Zeker ......Heb het ook aangekeken ja. Inderdaad een flinke deltaT dus er staat niet ergens nog een radiator te veel open. Heb namelijk op de overloop, slaapkamer, hal & berging nog wat "gewone" (zonder eclipse) radiatoren handmatig (in de knop) geknepen. Plus de convectorput heel iets geknepen, die dus gelijk weer helemaal open. In- en uitgaande temp vrijwel gelijk ( om over de 2 radiatoren in de hal en berging die verkeerom aangesloten zijn maar te zwijgen. Die zijn heel klein tikkie open .... werkt blijkbaar ook ).ThinkPadd schreef op woensdag 27 december 2017 @ 15:29:
@Wolfram55 Die eerste piek is toch prima? Hij stookt mooi continu door, 40 min. lang. Geeft aan dat hij zijn warmte iig goed kwijt kan.
Geen pendelgedrag of zo op het gezicht verkeerde dingen.
Heb de main radiatoren met eclipsjes en via de HyTools app van IMI ingeregeld op 80C/60C en een deltaT van 20C. Dus enigszins bijzonder dat die grote detaT eruit rolt nu.De aanvoer is wel hoog, maar komt dat ook niet omdat de retour vrij koud blijft? Hij heeft constant een deltaT van 30°C, best veel.
Wordt de aanvoertemperatuur mede bepaalt door de retourtemperatuur ..... ? Die klinkt mij niet logisch in de oren
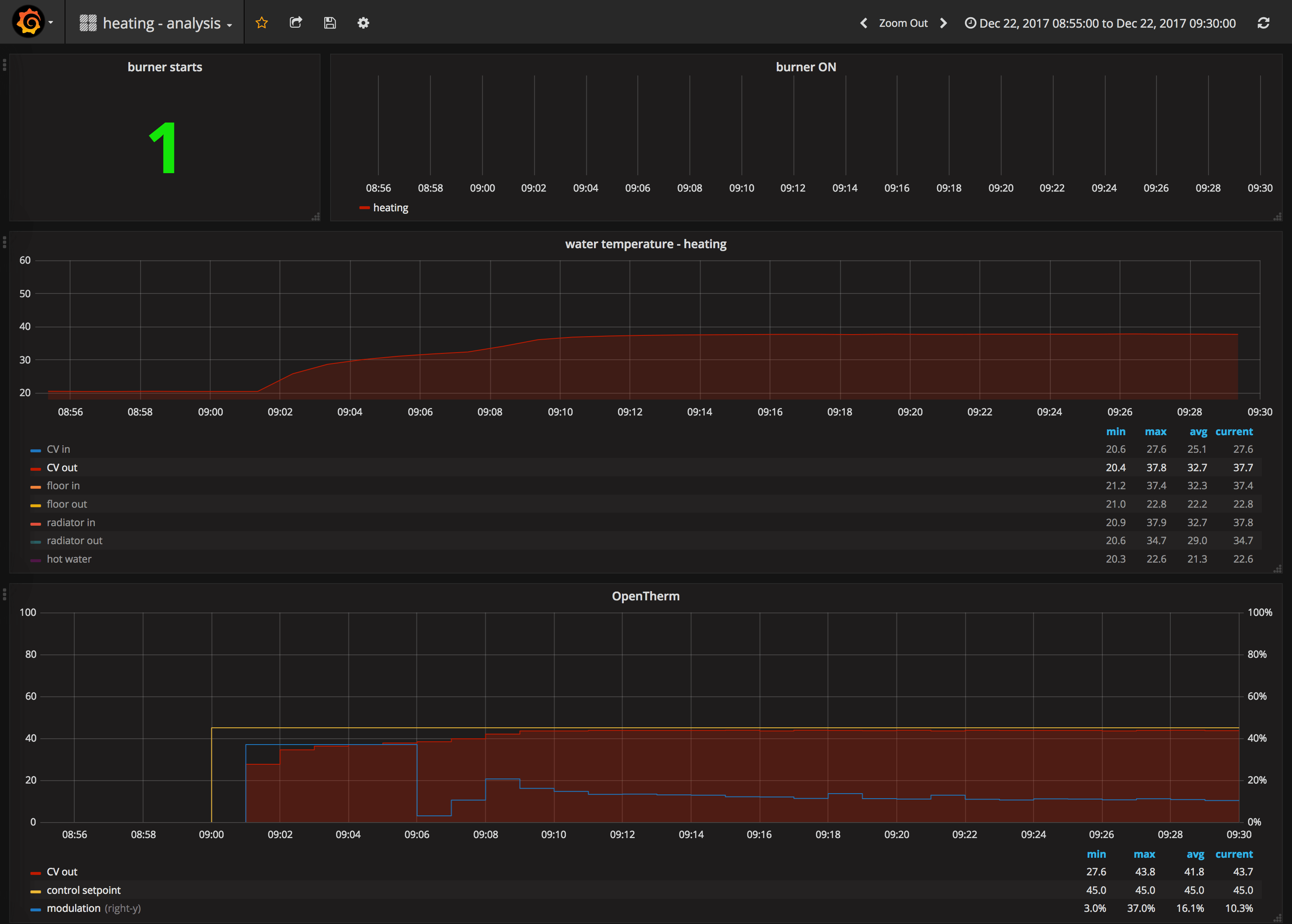
Nou dat is 1 van de 2 puntjes die ik "vreemd" vindt.Ik zie hier met mijn huis ook dat hij 's ochtends een uur lang rustig staat te pruttelen, plaatje. Alleen wel met een veel lagere aanvoer. Oo' de retour is een stuk dichter in de buurt. Maar dat is natuurlijk woningafhankelijk.
Als ik de vandaag en gisteren naast elkaar plaats zijn de externe factoren ogenschijnlijk gelijk. Startemperatuur referentieruimte en buitentemperatuur ( gevoeltemperatuur beide dagen ongeveer 2C ).
Het vreemde is dan dat hij vandaag als een "gek" gaat stoken tegenover gisteren eigenlijk bijna zoals de dagen dat hij opstart op de auto-stand.
Temperatuur is 0.5C a 1C lager dan de thermostaat dus het is ietewat warmer dan het lijkt
Vandaag .... in deze getoonde periode 1.9m3 gestookt

Gisteren in deze periode 1m3 gestookt

Of-te-wel ..... met vrijwel dezelfde parameters bijna het dubbele verstookt ....
Hij heeft dus nu sinds begin stookseizoen op auto geleerd. Moet hij ook weer met opstarten handmatig gestart ook weer leren ???? Maar dat verklaard nog steeds niet het dubbele verbruik.De aanvoertemperatuur en vermogen zou ik niet knijpen als je een modulerende thermostaat hebt die een beetje slim is. Die vogelt dat zelf wel uit.
Niet zo opgevat .... en eerder is het niet verkeerd want zoals onze NL-filosoof zei .... elk nadeel heb z'n voordeel ..... Dit betekent dat er nog veel te halen is hier, wat ik ook al wel vermoede .... Woning is overigens van '97Blijkbaar is jouw woning dermate slecht geisoleerd (niet lullig bedoeld) dat hij die 80°C aanvoer nodig heeft?
Heb nog steeds geen warmtecamera
Daarom wilde ik het ook zo aanzien .... zonder van alles gelijk aan te gaan passen maar vindt het zo vreemd dat het stookgedrag dus zo anders is.Je kunt dan wel de boel gaan afknijpen, maar krijg je het dan met -10°C buiten nog wel op normale snelheid warm?
Plus .... jouw temperatuur doet er 1uur over om op 50C te komen .... mijn 1e piek is in 10minuten .... Die hoeft niet zo heftig te zijn !!
[ Voor 0% gewijzigd door Wolfram55 op 27-12-2017 21:06 . Reden: booster ]


