Met een ESP8266 is toch veel makkelijker (en compacter) om te laten praten met je domoticasysteem
Waarom je een draadloze sensor (iig los van een pc/ domotica gateway) zou willen?Speedy-Andre schreef op dinsdag 7 november 2017 @ 13:11:
Als een pc kan communiceren, waarom dan nog op een andere manier?
In mijn geval locatie, locatie en locatie. 3 van deze sensoren verspreid in huis om de kwaliteit van verschillende vertrekken te meten en door te sturen naar de domotica gateway/controller tbv aansturen ventilatie. (In mijn geval nog handmatig een rooster of raampje openen).
35 meter usb kabel zou ook kunnen, vind dat zelf wat minder praktisch.
Ik ben zeker wel voor een ESP, maar dan zou je usb van de co2meter moeten kunnen benutten.
Op deze manier werkt het ook, ik zou alleen een nieuw apparaat liever dicht laten
Overigens meet ik al Co2 met een ESP/Domoticz en een MH-Z19.
Op deze manier werkt het ook, ik zou alleen een nieuw apparaat liever dicht laten
Overigens meet ik al Co2 met een ESP/Domoticz en een MH-Z19.
PVoutput 2x Toshiba Daiseikai 8 3,5kW, SWW Atlantic Explorer V3 200l. Gasloos aug 2016, 8620Wp, Monoblock Panasonic J 7kW
Ik snap het, ik heb altijd de onweerstaanbare drang om te kijken wat er aan de binnenkant van apparaten zit.
De cali poort is zo goed als hetzelfde als de USB (protocol is identiek) alleen zonder de USB overhead. Als je een ESP aan een arduino met USB host capaciteiten koppelt zou dat moeten kunnen.
Dat openmaken valt mee, de achterkant is gemaakt om open te maken aangezien er ook 2 knopjes inzitten om van celcius naar fahrenheid te wisselen en de auto calibratie uit te zetten. Die extra pin bijsolderen is optioneel voor stroom, je kan ook ESP en Co2Meter los stroom geven en alleen de GND,DATA en CLK verbinden met dupont kabeltjes.
De cali poort is zo goed als hetzelfde als de USB (protocol is identiek) alleen zonder de USB overhead. Als je een ESP aan een arduino met USB host capaciteiten koppelt zou dat moeten kunnen.
Dat openmaken valt mee, de achterkant is gemaakt om open te maken aangezien er ook 2 knopjes inzitten om van celcius naar fahrenheid te wisselen en de auto calibratie uit te zetten. Die extra pin bijsolderen is optioneel voor stroom, je kan ook ESP en Co2Meter los stroom geven en alleen de GND,DATA en CLK verbinden met dupont kabeltjes.
Argh, de Elgato Eve is perfect voor de prijs, maar niet Android compatible.. 
Een echt goed alternatief voor max €100 dat VOC, luchtvochtigheid en CO2 meet is er ook niet, lijkt het.
Ik kwam op mijn zoektocht wel wat mooie apparaatjes die binnenkort beschikbaar komen, zoals deze: https://uk.flow.plumelabs.com/products/flow - maar €140. Moet toch goedkoper kunnen??
Een echt goed alternatief voor max €100 dat VOC, luchtvochtigheid en CO2 meet is er ook niet, lijkt het.
Ik kwam op mijn zoektocht wel wat mooie apparaatjes die binnenkort beschikbaar komen, zoals deze: https://uk.flow.plumelabs.com/products/flow - maar €140. Moet toch goedkoper kunnen??
Hallo,
Ik heb een weerstation gebouwd met een ESP8266 en een Atmega328, nu heb ik daar een Co2 sensor (MH-Z19) op aangesloten en deze geeft nu als waarde in huis 372ppm aan. Dit lijkt mij niet te kunnen kloppen aangezien de wereldwijde concentratie rond de 400 ligt. Heeft iemand hier ervaring mee? Als ik in de sensor blaas dan geeft hij wel een hogere waarde.
Ik heb een weerstation gebouwd met een ESP8266 en een Atmega328, nu heb ik daar een Co2 sensor (MH-Z19) op aangesloten en deze geeft nu als waarde in huis 372ppm aan. Dit lijkt mij niet te kunnen kloppen aangezien de wereldwijde concentratie rond de 400 ligt. Heeft iemand hier ervaring mee? Als ik in de sensor blaas dan geeft hij wel een hogere waarde.
Afhankelijk van jouw locatie (land of stad) en tijd van de dag zou ik buiten! zeker minimaal 430 ppmpimNH schreef op zaterdag 11 november 2017 @ 13:35:
Hallo,
Ik heb een weerstation gebouwd met een ESP8266 en een Atmega328, nu heb ik daar een Co2 sensor (MH-Z19) op aangesloten en deze geeft nu als waarde in huis 372ppm aan. Dit lijkt mij niet te kunnen kloppen aangezien de wereldwijde concentratie rond de 400 ligt. Heeft iemand hier ervaring mee? Als ik in de sensor blaas dan geeft hij wel een hogere waarde.
c.q. ca. 700 ppm (hartje A'dam/R/dam) willen zien.
Bij mij in Wijchen in de achtertuin bij Wijchens meer ca. 500 ppm minimum
in het weekend morgens vroeg - veel lager zou ik verdacht vinden.
Binnenshuis nachts in de woonkamer ca. 670 ppm met een persoon slapend

Gemeten met een tSense (gecalibreerd - nog geen 3 weken in gebruik - ABC uitgezet)
YMMV
Nobody is perfeckt - But who wants to be Nobody? - Vrijwillig Energycoach Fiat LUXus! - Some Insights
Dan heb je de range van je sensor verkeerd staan.pimNH schreef op zaterdag 11 november 2017 @ 13:35:
Hallo,
Ik heb een weerstation gebouwd met een ESP8266 en een Atmega328, nu heb ik daar een Co2 sensor (MH-Z19) op aangesloten en deze geeft nu als waarde in huis 372ppm aan. Dit lijkt mij niet te kunnen kloppen aangezien de wereldwijde concentratie rond de 400 ligt. Heeft iemand hier ervaring mee? Als ik in de sensor blaas dan geeft hij wel een hogere waarde.
Of althans de range die je gebruikt om de concentratie te berekenen.
Probeer eens uit te gaan van 5000 ppm range in je berekening.
Een goedkope voeding is als een lot in de loterij, je maakt kans op een paar tientjes korting, maar meestal betaal je de hoofdprijs. mijn posts (nodig wegens nieuwe layout)
Wat is dat toch met die aanbiedingen, nu heb ik er ook eenergu schreef op donderdag 26 oktober 2017 @ 13:04:
Met IFTT zijn de mogelijkheden beperkt. Zie hier.
https://ifttt.com/Air_Monitor
Ik heb hem tocht gekocht met het idee dat open API op den duur gaat komen. Een open API kan natuurlijk de verkoop cijfers positief beïnvloeden. Hopelijk komt er snel een open API.
Als je hem koppelt met Google en IFTTT dan kan je elke minuut alles in een sheet loggen.
Bij elke veranderde waarde schrijft hij er een regel bij (elke minuut)
Je kan je afvragen waarom de luchtvochtigheid 3 cijfers achter de komma heeft maar ach
Ook wel apart dat de app niks achter de komma weergeeft.
PVoutput 2x Toshiba Daiseikai 8 3,5kW, SWW Atlantic Explorer V3 200l. Gasloos aug 2016, 8620Wp, Monoblock Panasonic J 7kW
De range staat helaas al op 5000ppm.TD-er schreef op zaterdag 11 november 2017 @ 20:45:
[...]
Dan heb je de range van je sensor verkeerd staan.
Of althans de range die je gebruikt om de concentratie te berekenen.
Probeer eens uit te gaan van 5000 ppm range in je berekening.
Heb je ook "de andere" ranges geprobeerd in je berekening?
Als de sensor restart, zie je de ingestelde range voorbij komen in de serial output.
Een goedkope voeding is als een lot in de loterij, je maakt kans op een paar tientjes korting, maar meestal betaal je de hoofdprijs. mijn posts (nodig wegens nieuwe layout)
Ik lees de sensor uit via de PWM verbinding, in de toekomst zal ik m serieel gaan uitlezen. Dit is de formule die ik nu toepas:TD-er schreef op zondag 12 november 2017 @ 15:11:
[...]
Heb je ook "de andere" ranges geprobeerd in je berekening?
Als de sensor restart, zie je de ingestelde range voorbij komen in de serial output.
Cppm = 5000x(Th-2ms)/(Th+Tl-4ms).
Als ik de sensor aan mijn logische analyzer hang, en die waardes in de formule invul kom ik op hetzelfde uit als de uitlezing via de microcontroller.
Andere veel verkochte sensoren zijn de 2000ppm range, alleen kom je volgens die formule dan nog lager uit (kleiner getal boven de deelstreep).
Wat zijn de waarden voor Thigh en Tlow die je dan meet?
Wat zijn de waarden voor Thigh en Tlow die je dan meet?
[ Voor 17% gewijzigd door TD-er op 12-11-2017 22:40 ]
Een goedkope voeding is als een lot in de loterij, je maakt kans op een paar tientjes korting, maar meestal betaal je de hoofdprijs. mijn posts (nodig wegens nieuwe layout)
Voor geïnteresseerden (zonder veel tweakambities):
tSense (CO2/T/r.h.) - naast OT-thermostaat:

Typisch plaatje voor woonkamer in de ochtend:

Monitoren via USB (ftdi chip) - modbus-kabel (3.5mm stereo jack) [UART-voltages]
tSense (CO2/T/r.h.) - naast OT-thermostaat:

Typisch plaatje voor woonkamer in de ochtend:

Monitoren via USB (ftdi chip) - modbus-kabel (3.5mm stereo jack) [UART-voltages]
Nobody is perfeckt - But who wants to be Nobody? - Vrijwillig Energycoach Fiat LUXus! - Some Insights
Ik meet geen Thigh en Tlow, die waardes geeft de sensor niet via PWM. Binnenkort zal ik hem eens uitlezen via Uart.TD-er schreef op zondag 12 november 2017 @ 22:34:
Andere veel verkochte sensoren zijn de 2000ppm range, alleen kom je volgens die formule dan nog lager uit (kleiner getal boven de deelstreep).
Wat zijn de waarden voor Thigh en Tlow die je dan meet?
Wat een prijzen! €50,- voor een kabeltje? Dat is voor een beetje hobby niet leuk meer.dunklefaser schreef op zondag 12 november 2017 @ 22:58:
Voor geïnteresseerden (zonder veel tweakambities):
tSense (CO2/T/r.h.) - naast OT-thermostaat
Ik bedoelde de duty-cycle tijden van de PWM.pimNH schreef op maandag 13 november 2017 @ 18:47:
[...]
Ik meet geen Thigh en Tlow, die waardes geeft de sensor niet via PWM. Binnenkort zal ik hem eens uitlezen via Uart.
Dat zijn de waarden die je gebruikt in de formule.
Een goedkope voeding is als een lot in de loterij, je maakt kans op een paar tientjes korting, maar meestal betaal je de hoofdprijs. mijn posts (nodig wegens nieuwe layout)
O zo, Th 81ms en TL is 923ms volgens mijn logic analyzer. dit komt overeen met ongeveer 398 (meettijd komt niet precies overeen).TD-er schreef op maandag 13 november 2017 @ 19:52:
[...]
Ik bedoelde de duty-cycle tijden van de PWM.
Dat zijn de waarden die je gebruikt in de formule.
398 is ongeveer de minimale waarde die je kunt krijgen, dus in die zin wel een geloofwaardige waarde.
Echter als je er -al ademend- boven hangt is het weer heel onwaarschijnlijk
Zeker weten dat je niet de calibratie pin een keer aangeraakt hebt met de testpennen?
Wat je zou kunnen doen is de sensor in een goed geventileerde ruimte hangen en dan de base kalibratie starten (niet 2x in korte tijd, anders start je de 0-kalibratie) om het 400ppm punt weer goed in te stellen.
Of een paar keer echt goed op ademen, dan moet 'ie wel hogere waardes geven.
Alleen zou het kunnen dat de sensor al te snel stijgende toename ziet als invalid en dan de trend veel langzamer volgt. Geen idee of de PWM output gefilterde waarden laat zien of niet.
Echter als je er -al ademend- boven hangt is het weer heel onwaarschijnlijk
Zeker weten dat je niet de calibratie pin een keer aangeraakt hebt met de testpennen?
Wat je zou kunnen doen is de sensor in een goed geventileerde ruimte hangen en dan de base kalibratie starten (niet 2x in korte tijd, anders start je de 0-kalibratie) om het 400ppm punt weer goed in te stellen.
Of een paar keer echt goed op ademen, dan moet 'ie wel hogere waardes geven.
Alleen zou het kunnen dat de sensor al te snel stijgende toename ziet als invalid en dan de trend veel langzamer volgt. Geen idee of de PWM output gefilterde waarden laat zien of niet.
Een goedkope voeding is als een lot in de loterij, je maakt kans op een paar tientjes korting, maar meestal betaal je de hoofdprijs. mijn posts (nodig wegens nieuwe layout)
Vind ik ook - je krijgt deze kabels met ftdi chip en 3,5 stereojack ook voor ca. € 20,-, maarJorisV schreef op maandag 13 november 2017 @ 19:48:
[...]
Wat een prijzen! €50,- voor een kabeltje? Dat is voor een beetje hobby niet leuk meer.
de voltages hier zijn andere (welke weet ik niet) dan normaal voor de RS485/modbus.
Volgens de leverancier is de kabel direct aangesloten op de UART.
Er is nog wel een echte RS485 connectie voor de modbus via de screwterminals.
Nobody is perfeckt - But who wants to be Nobody? - Vrijwillig Energycoach Fiat LUXus! - Some Insights
Ok ik zal het eens proberen, bedankt voor je hulp.TD-er schreef op maandag 13 november 2017 @ 23:13:
398 is ongeveer de minimale waarde die je kunt krijgen, dus in die zin wel een geloofwaardige waarde.
Echter als je er -al ademend- boven hangt is het weer heel onwaarschijnlijk
Zeker weten dat je niet de calibratie pin een keer aangeraakt hebt met de testpennen?
Wat je zou kunnen doen is de sensor in een goed geventileerde ruimte hangen en dan de base kalibratie starten (niet 2x in korte tijd, anders start je de 0-kalibratie) om het 400ppm punt weer goed in te stellen.
Of een paar keer echt goed op ademen, dan moet 'ie wel hogere waardes geven.
Alleen zou het kunnen dat de sensor al te snel stijgende toename ziet als invalid en dan de trend veel langzamer volgt. Geen idee of de PWM output gefilterde waarden laat zien of niet.
Het resultaat van enkele keren in/uitademen op 50 cm afstand van een CO2/r.h./temperatuur monitor (tijd op het plaatje rond 17:38):

Je ziet dat CO2 meteen reageert, r.h. reageert zelfs per ademhaling en ook de gemeten temperatuur stijgt eventjes (0,3 K).

Je ziet dat CO2 meteen reageert, r.h. reageert zelfs per ademhaling en ook de gemeten temperatuur stijgt eventjes (0,3 K).
Nobody is perfeckt - But who wants to be Nobody? - Vrijwillig Energycoach Fiat LUXus! - Some Insights
Welke *kantenklare* meter raden jullie aan die te koppelen is aan domotica als domoticz?
[ Voor 7% gewijzigd door Trebbors op 28-11-2017 12:48 ]
@Trebbors Wellicht de TFA Dostmann AirCO2ntrol ?
Verwijderd in "CO2-meters voor in huis"
DeGallier in "CO2-meters voor in huis"
Of zoek je eentje die zonder te moeten solderen, out-of-the-box te koppelen is aan Domoticz?
Verwijderd in "CO2-meters voor in huis"
DeGallier in "CO2-meters voor in huis"
Of zoek je eentje die zonder te moeten solderen, out-of-the-box te koppelen is aan Domoticz?
[ Voor 19% gewijzigd door ThinkPad op 29-11-2017 15:26 ]
Out-of-the-box het liefst!ThinkPadd schreef op woensdag 29 november 2017 @ 15:25:
@Trebbors Wellicht de TFA Dostmann AirCO2ntrol ?
Verwijderd in "CO2-meters voor in huis"
DeGallier in "CO2-meters voor in huis"
Of zoek je eentje die zonder te moeten solderen, out-of-the-box te koppelen is aan Domoticz?
Tja, da's volgens mij het weerstation van Netatmo
https://tweakers.net/pric.../netatmo-weerstation.html
https://tweakers.net/pric.../netatmo-weerstation.html
Ik heb bovenstaande code toegevoegd aan ESPEASY maar zie niets terug in Domoticz... Ik weet niet precies hoe ik in domoticz vervolgens de temperatuur moet afvangen. En wordt de PPM dan niet dubbel verstuurd?jvdzande schreef op vrijdag 1 september 2017 @ 19:34:
[...]
Je kunt dit doen door een Rule in ESPEASY aan te maken die er ongeveer zo uitziet:
code:
1 2 3 on MHZ19#PPM do SendToHTTP,IP-DOMOTICZ,Poort-DOMOTICZ,/json.htm?type=command¶m=udevice&idx=IDXPPM&nvalue=[MHZ19#PPM] endon
Vervang deze Teksten met de juiste gegevens: IP-DOMOTICZ / Poort-DOMOTICZ / IDXPPM / MHZ19#PPM
De laatste moet je vervangen voor de gegevens in ESPEASY voor naam van het device#PPM, wel tussen [] zetten.
Jos
@Relaxed2000 , Begrijp ik nu goed dat deze rule niet voor je werkt of bedoel je dat hij alleen maar de PPM waarde naar Domoticz verstuurd?
Als je ook de Temperatuur wilt versturen moet je daar een tweede device voor opzetten in Domoticz en dan de TEMP waarde naar die IDX sturen.
Ik heb het ooit op deze manier gedraaid:
Je moet natuurlijk wel even de exacte domoticz ip/port info en IDX van de devices invullen in de rule.
Ik heb de Temperatuur weer verwijderd omdat deze waarde niet erg accuraat is.
Jos
Als je ook de Temperatuur wilt versturen moet je daar een tweede device voor opzetten in Domoticz en dan de TEMP waarde naar die IDX sturen.
Ik heb het ooit op deze manier gedraaid:
code:
1
2
3
4
| on MHZ19#PPM do SendToHTTP,IP-DOMOTICZ,Poort-DOMOTICZ,/json.htm?type=command¶m=udevice&idx=IDXPPM&nvalue=[MHZ19#PPM] SendToHTTP,IP-DOMOTICZ,Poort-DOMOTICZ,/json.htm?type=command¶m=udevice&idx=IDXTEMP&nvalue=[MHZ19#Temperature] endon |
Je moet natuurlijk wel even de exacte domoticz ip/port info en IDX van de devices invullen in de rule.
Ik heb de Temperatuur weer verwijderd omdat deze waarde niet erg accuraat is.
Jos
Heeft iemand ervaring met deze?:

https://www.ventilatielan...ur-en-vocht-weergave.html
Overweeg deze te kopen om de CO2 waarden in mijn woning te meten.
Is deze betrouwbaar genoeg of zijn er betere voor ongeveer hetzelfde prijs?

https://www.ventilatielan...ur-en-vocht-weergave.html
Overweeg deze te kopen om de CO2 waarden in mijn woning te meten.
Is deze betrouwbaar genoeg of zijn er betere voor ongeveer hetzelfde prijs?
Is een prima ding, ook al een aantal keren voorbij gekomen in dit topic. Is via usb ook op een pc aan te sluiten en uit te lezen, als ik mij niet vergis is er zelfs iemand in dit topic die het via de Pi uitleest!ChiMan schreef op dinsdag 12 december 2017 @ 15:23:
Heeft iemand ervaring met deze?:
[afbeelding]
https://www.ventilatielan...ur-en-vocht-weergave.html
Overweeg deze te kopen om de CO2 waarden in mijn woning te meten.
Is deze betrouwbaar genoeg of zijn er betere voor ongeveer hetzelfde prijs?
Het scherm is wel erg opzichtig en geeft een hoop licht, afhankelijk van waar je hem wilt plaatsen kan dat vervelend zijn.
Inmiddels aangekocht. In de buitenlucht een waarde rond de 400, binnen schommelend tussen 700 en 1000.Beekforel schreef op dinsdag 12 december 2017 @ 20:11:
[...]
Is een prima ding, ook al een aantal keren voorbij gekomen in dit topic. Is via usb ook op een pc aan te sluiten en uit te lezen, als ik mij niet vergis is er zelfs iemand in dit topic die het via de Pi uitleest!
Het scherm is wel erg opzichtig en geeft een hoop licht, afhankelijk van waar je hem wilt plaatsen kan dat vervelend zijn.
Het scherm is jaren zeventig. De kijkhoek is waardeloos.
De led is overigens niet uit te schakelen.
Buitenlucht waar? In de stad kan ik me zo voorstellen dat je de 400 ppm niet haalt.
En in de opening van de deur plaatsen voelt misschien wel als buitenlucht, maar je ventileert dan alle lucht uit een kamer met hogere CO2 concentratie langs dat punt.
Ik weet niet of er een IR sensor in zit, maar indien wel, dan moet je ook uitkijken dat 'ie niet teveel IR vanaf buiten vangt. (zonlicht bijv.)
En in de opening van de deur plaatsen voelt misschien wel als buitenlucht, maar je ventileert dan alle lucht uit een kamer met hogere CO2 concentratie langs dat punt.
Ik weet niet of er een IR sensor in zit, maar indien wel, dan moet je ook uitkijken dat 'ie niet teveel IR vanaf buiten vangt. (zonlicht bijv.)
Een goedkope voeding is als een lot in de loterij, je maakt kans op een paar tientjes korting, maar meestal betaal je de hoofdprijs. mijn posts (nodig wegens nieuwe layout)
Foutje, bedoelde 400.TD-er schreef op zaterdag 16 december 2017 @ 20:10:
Buitenlucht waar? In de stad kan ik me zo voorstellen dat je de 400 ppm niet haalt.
En in de opening van de deur plaatsen voelt misschien wel als buitenlucht, maar je ventileert dan alle lucht uit een kamer met hogere CO2 concentratie langs dat punt.
Ik weet niet of er een IR sensor in zit, maar indien wel, dan moet je ook uitkijken dat 'ie niet teveel IR vanaf buiten vangt. (zonlicht bijv.)
Ik heb er ondertussen twee en beschrijf mijn ervaringen ermee op productreview: Acer Air Monitor review door HansKeesomergu schreef op donderdag 26 oktober 2017 @ 11:42:
Heef iemand ervaring met Acer Air Monitor? --> http://home.cloud.acer.com/airmonitor/
Het is met IFTT en Amazon Echo geïntegreerd maar ik kan nog nergens iets over open API kunnen vinden. Het zou handig zijn om het met je home automation te integreren.
Ik laat elke verandering via IFTTT in een Google sheet schrijven, dan heb je alle sensors per minuutHansKeesom schreef op zondag 24 december 2017 @ 14:12:
[...]
Ik heb er ondertussen twee en beschrijf mijn ervaringen ermee op productreview: Acer Air Monitor review door HansKeesom
PVoutput 2x Toshiba Daiseikai 8 3,5kW, SWW Atlantic Explorer V3 200l. Gasloos aug 2016, 8620Wp, Monoblock Panasonic J 7kW
Ik las zoiets ja, is me nog niet gelukt. Heb er nog geen toepassing voor maar zou het toch wel handig vinden als het via IFTTT zelf zou kunnen.Speedy-Andre schreef op zondag 24 december 2017 @ 17:00:
[...]
Ik laat elke verandering via IFTTT in een Google sheet schrijven, dan heb je alle sensors per minuut
Ik heb in IFTTT dit staan:
If Acer Monitor has a new air quality reading then add row to spreadsheet in Google Drive.
If Acer Monitor has a new air quality reading then add row to spreadsheet in Google Drive.
PVoutput 2x Toshiba Daiseikai 8 3,5kW, SWW Atlantic Explorer V3 200l. Gasloos aug 2016, 8620Wp, Monoblock Panasonic J 7kW
Aha google sheets, that was 'm voor de THEN actie!!Speedy-Andre schreef op zondag 24 december 2017 @ 17:33:
Ik heb in IFTTT dit staan:
If Acer Monitor has a new air quality reading then add row to spreadsheet in Google Drive.
Losse sheet voor slaapkamer en eentje voor woonkamer. Mergen kan altijd nog.
[ Voor 12% gewijzigd door HansKeesom op 24-12-2017 17:46 ]
Even een vraag vanaf mijn kant. Is de MH-Z19 A of B model nu degene die je het liefst wilt hebben?
Lijkt me nog wel leuk in de toekomst, zo'n sensor
Lijkt me nog wel leuk in de toekomst, zo'n sensor
Oost west, 127.0.0.1 best!
Interessant topic!null schreef op zondag 19 oktober 2014 @ 20:11:
CO2 meten is wel degelijk een issue. Ik denk dat je alle huizen in Nederland in twee types kunt onderverdelen:
- type A: geen mechanische ventilatie, meestal te veel CO2 opbouw ondanks kieren e.d.
- type B: mechanische ventilatie, CO2 is niet snel een issue, maar het ventilatiesysteem gooit wel de hele dag door opgewarmde lucht naar buiten voor de vogeltjes. CO2 sturing van de ventilatie is dus heel nuttig, om stroom maar vooral ook gas te besparen.
Wellicht is het goed om te weten waarom die mechanische ventilatie vooral aanwezig is in huizen vanaf de jaren 70. Door de betere isolatie/minder kieren etc nam de natuurlijke ventilatie sterk af in die huizen en oa vanwege de afgifte van radioactief Radium (=gas) uit bouwmaterialen, oa gips) kwam er een bouwbesluit waarbij die mechanische ventilatie verplicht werd gesteld.
Ga je op een andere manier goed ventileren dan zou het in principe niet nodig zijn, maar blijkbaar koos men voor de zekerheid voor deze route.
De materialen worden steeds beter dus met die ventilatie zit je absoluut aan de veilige kant.
En het ventileren is so wie so goed, immers dat is eigenlijk ook prima voor het CO2 gehalte in huis.
Wij hebben hier een jaren 80 huis, bijna 60m2 oppervlak beneden, ("doorzonwoning", ~12 meter diep, +3 verdiepingen incl de vliering) en met een HR ketel verstoken wij ca 900 m gas per jaar, met de ventilatie aan. Of een warmtewisselaar in dit systeem uit kan? Heb er nog nooit naar gekeken.
Zeker omdat je ook bij het uitschakelen ook naar het warmte verlies moet kijken wat je dan hebt.
Wellicht dragen de metalen buizen van de afzuiging in de weg naar de punt van het dak nog wel een beetje bij het het verwarmen van de overige ruimtes agv geleiding. Immers beneden is het bij ons altijd warmer dan boven.
Dus: uitschakelen alleen obv feiten, niet obv onderbuikgevoelens, met rekening houdend van de consequenties agv andere keuzes..
Edit: heb het topic doorgespit en kwam nergens deze Radium vermelding tegen.
Een indicatie van het effect van ventileren waarbij 1 in de grafiek op de x-as dus de eis is van het bouwbesluit.

Ik vraag me af of ventilatie stoppen idd zoveel nut heeft, een zuinige ventilator gebruikt nog niet zoveel energie en als je thuis bent wil je eigenlijk sowieso wel ventileren.
Als ik eens grof zou berekenen hoeveel energie dat zou besparen:
Mijn ventilator staat normaal in de laagstand met ongeveer 75m3/h, dus die zullen we wel even pakken.
Verder doe ik nog wel de aanname dat de CV ketel op 100% rendement van de onderste verbrandingswaarde draait.
Daarnaast hebben we nog de temperatuurverschillen, ik ga even uit van oktober tot mei wat dus 8 maanden zijn met 243 dagen en een temperatuurverschil van 10C tussen buiten en binnen.
75m3/h bij 20C heeft een warmte capaciteit van 1,005 kJ/K/kg en een dichtheid van 1,2kg/m3.
1,005*75*1,2*10*243 = 219.794kJ
Aardgas heeft een lagere verbrandingswaarde van ongeveer 31,65MJ, omgerekend zou dit dan 7m3 aardgas kosten om te verwarmen
volgens de volgende site:
http://www.energiesite.nl...at-is-de-gasprijs-per-m3/
kom ik uit op een 7*0,65 = 4,55€ jaarlijkse kosten.
Electrisch verbruikt de fan 2,5W wat neer komt op ongeveer 5€ jaarverbruik aan electriciteit.
Bovenstaande cijfers zijn dan eigenlijk nog grof, omdat je niet zomaar 240 dagen lang je mechanische ventilatie uit kunt zetten voor je CO2. Het zal niet zoveel zoden aan dijk zetten om dit uit te laten zetten op een CO2 meting.
Als ik eens grof zou berekenen hoeveel energie dat zou besparen:
Mijn ventilator staat normaal in de laagstand met ongeveer 75m3/h, dus die zullen we wel even pakken.
Verder doe ik nog wel de aanname dat de CV ketel op 100% rendement van de onderste verbrandingswaarde draait.
Daarnaast hebben we nog de temperatuurverschillen, ik ga even uit van oktober tot mei wat dus 8 maanden zijn met 243 dagen en een temperatuurverschil van 10C tussen buiten en binnen.
75m3/h bij 20C heeft een warmte capaciteit van 1,005 kJ/K/kg en een dichtheid van 1,2kg/m3.
1,005*75*1,2*10*243 = 219.794kJ
Aardgas heeft een lagere verbrandingswaarde van ongeveer 31,65MJ, omgerekend zou dit dan 7m3 aardgas kosten om te verwarmen
volgens de volgende site:
http://www.energiesite.nl...at-is-de-gasprijs-per-m3/
kom ik uit op een 7*0,65 = 4,55€ jaarlijkse kosten.
Electrisch verbruikt de fan 2,5W wat neer komt op ongeveer 5€ jaarverbruik aan electriciteit.
Bovenstaande cijfers zijn dan eigenlijk nog grof, omdat je niet zomaar 240 dagen lang je mechanische ventilatie uit kunt zetten voor je CO2. Het zal niet zoveel zoden aan dijk zetten om dit uit te laten zetten op een CO2 meting.
Ik zou gaan voor het B-model.geerttttt schreef op maandag 25 december 2017 @ 12:45:
Even een vraag vanaf mijn kant. Is de MH-Z19 A of B model nu degene die je het liefst wilt hebben?
Lijkt me nog wel leuk in de toekomst, zo'n sensor
Deze houd niet zo star vast aan 400 ppm als absoluut minimum, dus je hebt beter een idee of de basis kalibratie goed is of niet. Met het A-model zit je namelijk al vrij snel op de 400 ppm en dat houd 'ie strak vast tot de concentratie weer oploopt. Voor hetzelfde geld is de basis-kalibratie fout (door een dag niet goed ventileren met ABC aan) en dan zit je gewoon een paar-100 ppm ernaast.
Die paar ppm die je onder de 400 ppm uit kunt komen maken dus echt een verschil.
Tevens reageert de B-sensor op "ABC enable/disable" aanroepen en weet je dus of het actief zou moeten zijn. Bij de A-versie is dat maar gissen. (lijkt wel te werken trouwens)
De A-versie hanteert een S-waarde die je echt moet interpreteren omdat je anders heel snel verkeerde waarden hebt bij plotselinge veranderingen in de concentratie (bijv. erop blazen of een deur die vlakbij open gaat) De B-versie gebruikt die waarde al intern.
De A-versie lijkt steevast een iets hogere waarde te geven. Welke juist is durf ik niet te zeggen, gezien ik 1 A en 1 B versie in gebruik heb.
Een goedkope voeding is als een lot in de loterij, je maakt kans op een paar tientjes korting, maar meestal betaal je de hoofdprijs. mijn posts (nodig wegens nieuwe layout)
Zit in deze procedure ook het meten met een zgn nulgas?TD-er schreef op dinsdag 26 december 2017 @ 01:10:
[...]Ik zou gaan voor het B-model.
Deze houd niet zo star vast aan 400 ppm als absoluut minimum, dus je hebt beter een idee of de basis kalibratie goed is of niet. Met het A-model zit je namelijk al vrij snel op de 400 ppm en dat houd 'ie strak vast tot de concentratie weer oploopt. Voor hetzelfde geld is de basis-kalibratie fout (door een dag niet goed ventileren met ABC aan) en dan zit je gewoon een paar-100 ppm ernaast.
Die paar ppm die je onder de 400 ppm uit kunt komen maken dus echt een verschil.
https://royalbrinkman.nl/...cten/co2-meter-kalibreren
Het aantal meetpunten is met 2 punten bij deze methode ook nog steeds erg klein....
Het veronderstelt iig een lineaire respons v/d sensor (ik weet te weinig of dit klopt) en de r.c van de grafiek kan behoorlijk variieren als een van de twee punten er flink naast zit.
Eigenlijk zou zo'n lijn uit 4 punten moeten bestaan om meer zegkracht te hebben.
Voor zover ik weet, gebruikt 'ie inderdaad maar 2 punten.route99 schreef op dinsdag 26 december 2017 @ 01:26:
[...]
Zit in deze procedure ook het meten met een zgn nulgas?
https://royalbrinkman.nl/...cten/co2-meter-kalibreren
Het aantal meetpunten is met 2 punten bij deze methode ook nog steeds erg klein....
Het veronderstelt iig een lineaire respons v/d sensor (ik weet te weinig of dit klopt) en de r.c van de grafiek kan behoorlijk variieren als een van de twee punten er flink naast zit.
Eigenlijk zou zo'n lijn uit 4 punten moeten bestaan om meer zegkracht te hebben.
De 0-waarde vanaf de fabriek en de 400 ppm waarde.
Ik heb hier een A-versie van de sensor die z'n 0-waarde kwijt is en dan krijg je inderdaad de meest vage outputs.
Het lijkt echter wel zo te zijn dat 'ie meerdere 400 ppm waarden heeft (en vermoedelijk ook meerdere 0-waarden), gebaseerd op de temperatuur.
Ik heb trouwens ook het idee dat de ABC-functie van de B-sensor aangepast is en dat 'ie nu niet meer van die hele grote sprongen maakt. Dus 1 dag minder geventileerd geeft dan niet gelijk een compleet ontregelde sensor.
Een goedkope voeding is als een lot in de loterij, je maakt kans op een paar tientjes korting, maar meestal betaal je de hoofdprijs. mijn posts (nodig wegens nieuwe layout)
Erg leuk! Heb ik nu ook gedaan. Om er echt wat mee te kunnen doen zou ik graag het eerste datum & tijd veld laten converteren naar een echte datum & tijd cel. Zodat je er mee kan rekenen en betere analyses op kan loslaten. Heb jij al wat gedaan met de sheet qua conversie?Speedy-Andre schreef op zondag 24 december 2017 @ 17:00:
[...]
Ik laat elke verandering via IFTTT in een Google sheet schrijven, dan heb je alle sensors per minuut
Nu is de eerste cel een platte tekst:
December 26, 2017 at 10:49AM
Hoe kunnen we die omzetten?
STRAVA | Panasonic 5kW J Monoblock
Duidelijk. Kom er onder op terugTD-er schreef op dinsdag 26 december 2017 @ 09:22:
[...]Voor zover ik weet, gebruikt 'ie inderdaad maar 2 punten.
De 0-waarde vanaf de fabriek en de 400 ppm waarde. Ik heb hier een A-versie van de sensor die z'n 0-waarde kwijt is en dan krijg je inderdaad de meest vage outputs.
T-gedrag van gassen is goed in fysische wetten te beschrijven, dus dat zou in principe geen probleem moeten zijn. Wel de keuze van die "400 ppm", daar kun je nog wel wat op afdingen hoe betrouwbaar dat is, zie ook onder.Het lijkt echter wel zo te zijn dat 'ie meerdere 400 ppm waarden heeft (en vermoedelijk ook meerdere 0-waarden), gebaseerd op de temperatuur.
Kun je dat toelichten, link mag ook dan lees ik het zelf wel. Scheelt typewerk..Ik heb trouwens ook het idee dat de ABC-functie van de B-sensor aangepast is en dat 'ie nu niet meer van die hele grote sprongen maakt. Dus 1 dag minder geventileerd geeft dan niet gelijk een compleet ontregelde sensor.
Teriugkomende op de calibratie die op nul en 400 ppm gaat. Als die 400 geen 400 is maar bijv 300 of 500 ppm dan heeft dat veel invloed op de meting, heb het even grafisch uitgezet, een plaatje zegt meer dan het geschrijf. Je mag ook 450 ppm nemen. Heb eea even vlot gedaan (grafiek verder kaal gelaten), het gaat erom wat je verwacht 400 ppm (x-as) en wat je krijgt (y-as). Extrapoleer dat maar eens naar het gebied van 1000-2000 ppm... zie daar het effect van zo'n "calibratie".
De groene lijn is als 400 ppm echt 400 ppm is.
Ervan uit gaande dat 0 echt 0 ppm is....
Conclusie: je hebt eigenlijk een ijkgas nodig rond de 1000-2000 ppm.

Met de ACER air monitor en IFTT kun je vrij leuke dingen doen, presenteren via google sheets is mogelijk. Uitdaging voor mij is nu om het datum & tijd veld om te zetten naar echt datum & tijd veld. Is nu platte tekst:
https://docs.google.com/s...gid=418710571&single=true
Edit: en omzetten datum&tijd veld in echte datum & tijd is gelukt
https://gist.github.com/nvanexan/5b8e541b36e9624b94f0
Temperatuur gaat trouwens in 2 cijfers achter de komma
https://docs.google.com/s...gid=418710571&single=true
Edit: en omzetten datum&tijd veld in echte datum & tijd is gelukt
https://gist.github.com/nvanexan/5b8e541b36e9624b94f0
Temperatuur gaat trouwens in 2 cijfers achter de komma
[ Voor 37% gewijzigd door vandermark op 27-12-2017 21:30 ]
STRAVA | Panasonic 5kW J Monoblock
Het probleem met de A-versie is heel simpel.route99 schreef op dinsdag 26 december 2017 @ 11:55:
[...]
[...]
Kun je dat toelichten, link mag ook dan lees ik het zelf wel. Scheelt typewerk..
[...]
Hij neemt de laagst gemeten (RAW)waarde in de afgelopen 24h en beschouwt dat als 400ppm.
Dat geeft soms dus een sprong in de meting en uiteraard een offset die je ook al beschreef in je plaatje.
N.B. Die "laatste 24h" is de afhankelijk van de uptime van de sensor, oftewel zolang als 'ie spanning heeft.
De B-versie maakt niet meer van dergelijke sprongen en lijkt qua gedrag dus al meer op de Senseair S8.
De Senseair heeft nog wel meer features voor de ABC, zoals instelbare meetperiode, wat de MH-Z19-B dus niet heeft.
Maar een ding wat ze over lijken te hebben genomen is dat ze bij het berekenen van de nieuwe "400 ppm" waarde niet ineens naar de nieuwe waarde springen, maar hooguit een fractie van het verschil tussen oud en nieuw nemen. Geen idee of die fractie instelbaar is, want dat zou een geweldige oplossing zijn.
In elk geval heb je dan dus veel minder last van een dag niet geventileerd.
Een goedkope voeding is als een lot in de loterij, je maakt kans op een paar tientjes korting, maar meestal betaal je de hoofdprijs. mijn posts (nodig wegens nieuwe layout)
Ik heb deze nu een dag buiten staan. 345ppm momenteel. Gewoon in een woonwijk.ChiMan schreef op dinsdag 12 december 2017 @ 15:23:
Heeft iemand ervaring met deze?:
[afbeelding]
https://www.ventilatielan...ur-en-vocht-weergave.html
Overweeg deze te kopen om de CO2 waarden in mijn woning te meten.
Is deze betrouwbaar genoeg of zijn er betere voor ongeveer hetzelfde prijs?
Is dat nog wel logisch?
Nee. Het huidige wereldwijde niveau is op dit moment 406 ppm.Trebbors schreef op donderdag 28 december 2017 @ 12:44:
[...]
Ik heb deze nu een dag buiten staan. 345ppm momenteel. Gewoon in een woonwijk.
Is dat nog wel logisch?
Dat meetpunt staat ergens in the middle-of-nowhere op Hawaï, waar de lucht naar mijn schoner zou moeten zijn dan in een gemiddelde woonwijk.
Wat ik bij mijn MH-Z19 sensor zag is dat temperatuur ook veel doet mbt. betrouwbaarheid van de uitlezing. Omdat het nu niet bepaald warm is buiten (5-8 graden?) zal de uitlezing niet kloppen. Probeer het in de zomer nog eens, als het buiten ongeveer gelijk is aan binnen (19-20 graden). Ik zou hem nu ook zeker niet opnieuw kalibreren, want dan klopt er niks meer van vermoed ik.
[ Voor 10% gewijzigd door ThinkPad op 28-12-2017 13:04 ]
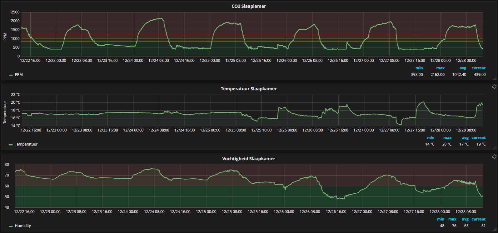
Momenteel in mijn nieuwe huis in mijn(/onze) slaapkamer probeer ik in kaart te brengen hoe de klimaat is:

Mijn slaapkamer heeft momenteel enkel glas (wordt begin volgend jaar vervangen door dubbelglas).
Het roostertje in mijn raam staat altijd open, en soms ook de raam op een kier. Veel verder wil ik het niet open doen omdat het anders te koud wordt. Nu het niet meer vriest, kan ik het wel wat verder open zetten. Ook hebben we de verwarming in de slaapkamer eigenlijk zo goed als nooit aan.
Mijn ramen zijn altijd beslagen (wat volgens mij vrij logisch is ivm enkel glas). Toch vind ik de CO2 en vochtigheid té hoog tijdens de nachten.
Wat kan ik nog meer doen om deze waardes omlaag te krijgen (beter ventileren)?
De slaapkamer deur wil ik dichthouden ivm m'n katten die ons anders komen terroriseren

Mijn slaapkamer heeft momenteel enkel glas (wordt begin volgend jaar vervangen door dubbelglas).
Het roostertje in mijn raam staat altijd open, en soms ook de raam op een kier. Veel verder wil ik het niet open doen omdat het anders te koud wordt. Nu het niet meer vriest, kan ik het wel wat verder open zetten. Ook hebben we de verwarming in de slaapkamer eigenlijk zo goed als nooit aan.
Mijn ramen zijn altijd beslagen (wat volgens mij vrij logisch is ivm enkel glas). Toch vind ik de CO2 en vochtigheid té hoog tijdens de nachten.
Wat kan ik nog meer doen om deze waardes omlaag te krijgen (beter ventileren)?
De slaapkamer deur wil ik dichthouden ivm m'n katten die ons anders komen terroriseren
Ok, interessante link.ThinkPadd schreef op donderdag 28 december 2017 @ 13:01:
[...]
Nee. Het huidige wereldwijde niveau is op dit moment 406 ppm.
Dat meetpunt staat ergens in the middle-of-nowhere op Hawaï, waar de lucht naar mijn schoner zou moeten zijn dan in een gemiddelde woonwijk.
Wat ik bij mijn MH-Z19 sensor zag is dat temperatuur ook veel doet mbt. betrouwbaarheid van de uitlezing. Omdat het nu niet bepaald warm is buiten (5-8 graden?) zal de uitlezing niet kloppen. Probeer het in de zomer nog eens, als het buiten ongeveer gelijk is aan binnen (19-20 graden). Ik zou hem nu ook zeker niet opnieuw kalibreren, want dan klopt er niks meer van vermoed ik.
Dit type is volgens mij niet te kalibreren.
Heren, ik kom er niet uit. Vandaag begonnen met mijn eerste project. Ventilatie aansturen door co2 meting. Ben nog een totale noob met espeasy. Maar heb de c1101 met nodemcu al werkend met mijn itho. Aan de hand van het andere topic in DED.
Nu heb ik ook mijn 2e nodemcu geflashed met v2.0.0. Mhz19b aangesloten op 3v, g, d7 en d8.
Heb alleen in het menu ook die poorten toegewezen. Devices staat op, Gases- CO2 Senseair. Sensor op Carbon Dioxide. Value op ppm en decimals op 0. Echter krijg ik geen output.
Waar moet ik beginnen met zoeken. Is mijn eerste projectje, weet dus niet waar ik verder moet beginnen.
Nu heb ik ook mijn 2e nodemcu geflashed met v2.0.0. Mhz19b aangesloten op 3v, g, d7 en d8.
Heb alleen in het menu ook die poorten toegewezen. Devices staat op, Gases- CO2 Senseair. Sensor op Carbon Dioxide. Value op ppm en decimals op 0. Echter krijg ik geen output.
Waar moet ik beginnen met zoeken. Is mijn eerste projectje, weet dus niet waar ik verder moet beginnen.
Je zegt het zelf eigenlijk al, je kiest een andere co2 sensor dan er op zit 
Bij info heb ik core version 2_3_0 staan.
Bij info heb ik core version 2_3_0 staan.
PVoutput 2x Toshiba Daiseikai 8 3,5kW, SWW Atlantic Explorer V3 200l. Gasloos aug 2016, 8620Wp, Monoblock Panasonic J 7kW
@plaspvd Dit is mijn werkende setting:

(Let niet op de '[TESTING]', ik gebruik een oudere build van ESPEasy, te lui om te updaten)

(Let niet op de '[TESTING]', ik gebruik een oudere build van ESPEasy, te lui om te updaten)
Bedank voor de antwoorden, echter staat er bij mij geen NDIR als optie tussen. Moet ik dan opnieuw flashen? Zo ja welke versie?
Je wil de waardes omlaag krijgen door beter te ventileren, maar dan zonder het raam open te hoeven doen (of in elk geval niet te ver open). Misschien kun je het volgende doen:iMars schreef op donderdag 28 december 2017 @ 13:19:
Momenteel in mijn nieuwe huis in mijn(/onze) slaapkamer probeer ik in kaart te brengen hoe de klimaat is:
[afbeelding]
Mijn slaapkamer heeft momenteel enkel glas (wordt begin volgend jaar vervangen door dubbelglas).
Het roostertje in mijn raam staat altijd open, en soms ook de raam op een kier. Veel verder wil ik het niet open doen omdat het anders te koud wordt. Nu het niet meer vriest, kan ik het wel wat verder open zetten. Ook hebben we de verwarming in de slaapkamer eigenlijk zo goed als nooit aan.
Mijn ramen zijn altijd beslagen (wat volgens mij vrij logisch is ivm enkel glas). Toch vind ik de CO2 en vochtigheid té hoog tijdens de nachten.
Wat kan ik nog meer doen om deze waardes omlaag te krijgen (beter ventileren)?
De slaapkamer deur wil ik dichthouden ivm m'n katten die ons anders komen terroriseren
- Probeer het eens, slapen met het raam verder open, waarbij het kouder wordt op de slaapkamer. Pak zo nodig een extra deken. Er zijn mensen (waaronder wij) die het veel lekkerder vinden, slapen in een omgevingstemperatuur van minder dan 18 graden C. Het gaat niet zomaar vriezen op je slaapkamer.
- Zorg voor extra 'trek' in huis. Misschien kan je je ventilatiebox (of wat je ook maar hebt) harder zetten zodat er meer frisse lucht van buiten via het rooster in je slaapkamerraam door het huis wordt getrokken en vervolgens afgevoerd. Eventueel in combinatie met het sluiten van deuren waar je 's nachts dan minder luchtstroom richting de ventilatiebox vandaan wilt hebben.
Ik vraag me af hoe de ondersttaande sensoren in verhouding tot elkaar presteren:
Senseair S8
Figaro cdm7160
en uiteraard de MHZ19b
Zeker na enkele verhalen over calibratieproblemen etc., ik geef liever iets meer uit voor een betrouwbare sensor.
Senseair S8
Figaro cdm7160
en uiteraard de MHZ19b
Zeker na enkele verhalen over calibratieproblemen etc., ik geef liever iets meer uit voor een betrouwbare sensor.
@ThinkPad ik heb nu v2.0.0-dev12 geflashed. Kon direct daarna, P049 - Gases - CO2 MH-Z19 [TESTING] gebruiken. Echter geeft deze nog steeds geen output. ABC normaal en disabled. Nog ideetjes?
@plaspvd Zie je wel wat in de logging in ESPEasy dat hij de sensor ziet/uitleest? Niet toevallig RX en TX verkeerd om aangesloten?
Ik heb een week geleden in mijn woonkamer na 3 uur afwezigheid en maximale! mechanische ventilatieThinkPadd schreef op donderdag 28 december 2017 @ 13:01:
[...]
Nee. Het huidige wereldwijde niveau is op dit moment 406 ppm.
Dat meetpunt staat ergens in the middle-of-nowhere op Hawaï, waar de lucht naar mijn schoner zou moeten zijn dan in een gemiddelde woonwijk.
met een tSENSE(Air) 452 ppm "flat" gezien (@18 °C). - Ik heb de "ABC" direct na inbedrijfstelling uitgezet,
daarop vertrouwende dat de sensor een deugdelijke fabriekscalibratie achter de rug heeft.
Dus voorlopig geen ABC wat mij betreft.
Nobody is perfeckt - But who wants to be Nobody? - Vrijwillig Energycoach Fiat LUXus! - Some Insights
ESPeasy dev-12 heeft nog geen support voor de B versie van de MH-Z19.plaspvd schreef op zaterdag 30 december 2017 @ 12:52:
@ThinkPad ik heb nu v2.0.0-dev12 geflashed. Kon direct daarna, P049 - Gases - CO2 MH-Z19 [TESTING] gebruiken. Echter geeft deze nog steeds geen output. ABC normaal en disabled. Nog ideetjes?
Als je zelf een versie bouwt, zou het moeten werken.
Of je gebruikt deze build, die ik laatst al voor iemand anders gemaakt heb, gebaseerd op de Mega branch.
Ik heb sinds gisteren de Senseair S8 in gebruik en al maanden de MH-Z19 en MH-Z19B. Ze liggen naast elkaar in dezelfde ruimte.base_ schreef op zaterdag 30 december 2017 @ 12:04:
Ik vraag me af hoe de ondersttaande sensoren in verhouding tot elkaar presteren:
Senseair S8
Figaro cdm7160
en uiteraard de MHZ19b
Zeker na enkele verhalen over calibratieproblemen etc., ik geef liever iets meer uit voor een betrouwbare sensor.
De B versie lijkt op het eerste gezicht heel aardig mee te komen met de Senseair S8.
De A versie wijkt al behoorlijk af.
Default instelling van de Senseair sensoren is 15 dagen ABC intervaltijd en daarnaast een beperkte correctie per keer.
Bij de A-versie is de ABC per 24 uur en geeft behoorlijke sprongen als 'ie weer een correctie gedaan heeft.
De B-versie geeft al minder grote sprongen, maar lijkt nog steeds per 24h te werken.
[ Voor 45% gewijzigd door TD-er op 30-12-2017 18:09 ]
Een goedkope voeding is als een lot in de loterij, je maakt kans op een paar tientjes korting, maar meestal betaal je de hoofdprijs. mijn posts (nodig wegens nieuwe layout)
Dank voor het delen van die build! Er is een B-versie onderweg en ik had me (nog) niet gerealiseerd dat die een andere library gebruikte. Jouw build gaat dus van pas komen!TD-er schreef op zaterdag 30 december 2017 @ 18:04:
[...]
ESPeasy dev-12 heeft nog geen support voor de B versie van de MH-Z19.
Als je zelf een versie bouwt, zou het moeten werken.
Of je gebruikt deze build, die ik laatst al voor iemand anders gemaakt heb, gebaseerd op de Mega branch.
[...]
Thanks guys, de sensor werkt! Na zoveel uurtjes klooien, spuugt het eindelijk ppm waardes uit!
Nu nog zien te koppelen aan domoticz, die weer geen waardes uit wil lezen.
Heb deze handleiding gevolgd voor het uitlezen in domoticz. Maar wil nog niet lukken:
https://www.domoticz.com/...?t=12486&start=20#p156230
Nu nog zien te koppelen aan domoticz, die weer geen waardes uit wil lezen.
Heb deze handleiding gevolgd voor het uitlezen in domoticz. Maar wil nog niet lukken:
https://www.domoticz.com/...?t=12486&start=20#p156230
Voor Domoticz moet je een "custom" sensor aanmaken.
@tsjoender de fix is ook niet zo dramatisch hoor, de B-versie geeft geen "S" waarde meer, omdat de filtering intern gebeurt. Dezelfde filtering als "use unstable" bij de filtering. (toegevoegd in de "Mega" branch)
Echter als je dan ook die "0" waarden negeert, gooit 'ie dus alle samples weg wegens afkeur
@tsjoender de fix is ook niet zo dramatisch hoor, de B-versie geeft geen "S" waarde meer, omdat de filtering intern gebeurt. Dezelfde filtering als "use unstable" bij de filtering. (toegevoegd in de "Mega" branch)
Echter als je dan ook die "0" waarden negeert, gooit 'ie dus alle samples weg wegens afkeur
Een goedkope voeding is als een lot in de loterij, je maakt kans op een paar tientjes korting, maar meestal betaal je de hoofdprijs. mijn posts (nodig wegens nieuwe layout)
S8 vs MH-Z19 zijn wel grafiekjes van te vinden: https://foogadgets.blogsp...-support-for-wms-mk3.htmlbase_ schreef op zaterdag 30 december 2017 @ 12:04:
Ik vraag me af hoe de ondersttaande sensoren in verhouding tot elkaar presteren:
Senseair S8
Figaro cdm7160
en uiteraard de MHZ19b
Zeker na enkele verhalen over calibratieproblemen etc., ik geef liever iets meer uit voor een betrouwbare sensor.
Zo slecht is de MH-Z19 niet hoor. Voor het aansturen van mijn mechanische ventilatie werkt hij uitstekend.
Of hij nou 800 of 1000 ppm aangeeft maakt mij niet zoveel uit, bij die waarden moet hij m'n ventilatie toch al hoger zetten.

Net even van de afgelopen 23 uur de vergelijking gemaakt tussen:
- SenseAir S8
- MH-Z19A
- MH-Z19B
En de prijs van die Senseair sensoren is dusdanig veel hoger dat het dus een "duur vs. goedkoop" is.
Het is dus een scatterplot, waarbij de horizontale as de SenseAir waarnemingen zijn en verticaal de corresponderende waarnemingen van de andere 2 sensoren.
Voor de volledigheid heb ik de waarnemingen van de S8 ook in de plot opgenomen (in principe een rechte lijn dus), zodat je makkelijk ziet of de anderen erboven of eronder zitten.
Zoals te zien, zijn de B versie en de S8 het redelijk met elkaar eens en de A versie zit er steevast wat onder.
Een goedkope voeding is als een lot in de loterij, je maakt kans op een paar tientjes korting, maar meestal betaal je de hoofdprijs. mijn posts (nodig wegens nieuwe layout)
Ik zit nu op 446 ppm bij 14,5 graden op de bovenverdieping. Één raam open achter rolluik op kiertjes. Makes sense?Trebbors schreef op donderdag 28 december 2017 @ 14:34:
[...]
Ok, interessante link.
Dit type is volgens mij niet te kalibreren.
@Trebbors - Makes absolutely (and relatively) sense - zie hier
Ik neem aan dat er niemand in de betreffende kamer aanwezig was.
Ik neem aan dat er niemand in de betreffende kamer aanwezig was.
Nobody is perfeckt - But who wants to be Nobody? - Vrijwillig Energycoach Fiat LUXus! - Some Insights
Nog een nieuwe contender:
Sensirion SCD30
Verkrijgbaarheid is nog ruk ivm net geintroduceerd, maar is veelbelovend.
Sensirion SCD30
Verkrijgbaarheid is nog ruk ivm net geintroduceerd, maar is veelbelovend.
12x 280Wp ZW, 12x 280Wp ZO, Zubadan SHW80YAA 8kW, Zehnder Q450 ERV
Ik krijg mijn MHZ219 niet aan de praat...
- Ik heb volgens mij alles goed aangesloten, op het domoticz forum jvdz het over 3.3V Maar ik lees hier 5V en heb hem dus 5v aangesloten, zie het sensor glaasje af en toe gloeien. Ik heb hem op de Vin pin gesoldeerd. (JVDZ schreef voor VCC maar die heb ik niet)
MHZ19
Vin->5V
GND -> GND
TX -> D8
RX -> D7
Ik heb wel JVDZ ESPeasy geinstalleerd. (ESP-12E Wemos D1,
Dit is mijn log, ik zie geen sensor waarden naar komen.
Om mijn esp te testen heb ik ook een BH1750 sensor aangesloten op D1 en D2 die geeft ook geen waarde (3.3V + GND).
BH1750
VCC -> 3.3V
GND -> GND
SCI - > D1
SDA -> D2
Wie ziet wat ik fout doe?
Log
296 : FS : Mount successful, used 75802 bytes of 957314
355 : INIT : Free RAM:25280
355 : INIT : I2C
355 : INIT : SPI not enabled
1242 : WIFI : AP Mode disabled
1242 : WIFI : AP Mode ssid will be ESP_Easy_0 with address 192.168.4.1
1242 : WIFI : Connecting Welgelegen_2.4G attempt #1
5257 : WIFI : Connected! IP: 192.168.1.166 (ESP_Easy_0)
5260 : MHZ19: Init OK
5263 : WD : Uptime 0 ConnectFailures 0 FreeMem 21760
65264 : WD : Uptime 1 ConnectFailures 0 FreeMem 21720
95265 : WD : Uptime 2 ConnectFailures 0 FreeMem 21720
125370 : WD : Uptime 2 ConnectFailures 0 FreeMem 21472
155370 : WD : Uptime 3 ConnectFailures 0 FreeMem 21720
185371 : WD : Uptime 3 ConnectFailures 0 FreeMem 21720
- Ik heb volgens mij alles goed aangesloten, op het domoticz forum jvdz het over 3.3V Maar ik lees hier 5V en heb hem dus 5v aangesloten, zie het sensor glaasje af en toe gloeien. Ik heb hem op de Vin pin gesoldeerd. (JVDZ schreef voor VCC maar die heb ik niet)
MHZ19
Vin->5V
GND -> GND
TX -> D8
RX -> D7
Ik heb wel JVDZ ESPeasy geinstalleerd. (ESP-12E Wemos D1,
Dit is mijn log, ik zie geen sensor waarden naar komen.
Om mijn esp te testen heb ik ook een BH1750 sensor aangesloten op D1 en D2 die geeft ook geen waarde (3.3V + GND).
BH1750
VCC -> 3.3V
GND -> GND
SCI - > D1
SDA -> D2
Wie ziet wat ik fout doe?
Log
296 : FS : Mount successful, used 75802 bytes of 957314
355 : INIT : Free RAM:25280
355 : INIT : I2C
355 : INIT : SPI not enabled
1242 : WIFI : AP Mode disabled
1242 : WIFI : AP Mode ssid will be ESP_Easy_0 with address 192.168.4.1
1242 : WIFI : Connecting Welgelegen_2.4G attempt #1
5257 : WIFI : Connected! IP: 192.168.1.166 (ESP_Easy_0)
5260 : MHZ19: Init OK
5263 : WD : Uptime 0 ConnectFailures 0 FreeMem 21760
65264 : WD : Uptime 1 ConnectFailures 0 FreeMem 21720
95265 : WD : Uptime 2 ConnectFailures 0 FreeMem 21720
125370 : WD : Uptime 2 ConnectFailures 0 FreeMem 21472
155370 : WD : Uptime 3 ConnectFailures 0 FreeMem 21720
185371 : WD : Uptime 3 ConnectFailures 0 FreeMem 21720

[ Voor 4% gewijzigd door joostnl op 04-02-2018 18:26 ]
@joostnl Je hebt het over D8 en D7, maar in je screenshot staat D5 en D6
Ik heb de MHZ19b ook op 5V aangesloten. De specificaties op het Domoticz forum zijn een Cut&Paste van iemand anders en ben vergeten die aan te passen. Ik denk me te herinneren date de MHZ19 (zonder B ) niet op 5V mag worden aangesloten. De B versie werkt waarschijnlijk op beide.joostnl schreef op zondag 4 februari 2018 @ 18:17:
- Ik heb volgens mij alles goed aangesloten, op het domoticz forum jvdz het over 3.3V Maar ik lees hier 5V en heb hem dus 5v aangesloten, zie het sensor glaasje af en toe gloeien. Ik heb hem op de Vin pin gesoldeerd. (JVDZ schreef voor VCC maar die heb ik niet)
Ik denk dat @ThinkPad het goed heeft gespot betreft de config voor de MHZ19. Zoals ik zei heb ik die gegevens gekopieerd met Copy&Paste en ben vergeten die aan te passen.
Ik heb de domoticz forum post aangepast met de zaken die je hebt aangegeven. Dank daarvoor!
Ben benieuwd of dat het probleem voor je oplost.
Gr. Jos
Bedankt voor de tips ik ga er naar kijken zodra ik weer thuis slaap deze week!
De bh1750 is 3,3 v en die reageert ook niet vreemd...
De bh1750 is 3,3 v en die reageert ook niet vreemd...
jvdzande schreef op maandag 5 februari 2018 @ 20:29:
[...]
Ik heb de MHZ19b ook op 5V aangesloten. De specificaties op het Domoticz forum zijn een Cut&Paste van iemand anders en ben vergeten die aan te passen. Ik denk me te herinneren date de MHZ19 (zonder B ) niet op 5V mag worden aangesloten. De B versie werkt waarschijnlijk op beide.
Ik denk dat @ThinkPad het goed heeft gespot betreft de config voor de MHZ19. Zoals ik zei heb ik die gegevens gekopieerd met Copy&Paste en ben vergeten die aan te passen.
Ik heb de domoticz forum post aangepast met de zaken die je hebt aangegeven. Dank daarvoor!
Ben benieuwd of dat het probleem voor je oplost.
Gr. Jos
Welke versie van ESPeasy gebruik je?
Ik weet namelijk heel zeker dat zowel de oude als de nieuwe versie van deze sensoren prima op 5V draaien.
En ook met ESPeasy. (zowel de v2.0 als de Mega branch)
Maar je moet wel een beetje nieuwe versie hebben. Zeg maar ongeveer vanaf dat er "daily" builds zijn.
En als je geen data krijgt, probeer de RX en TX pin eens om te draaien in de config.
Loop ook je soldeerwerk eventueel na.
Ik weet namelijk heel zeker dat zowel de oude als de nieuwe versie van deze sensoren prima op 5V draaien.
En ook met ESPeasy. (zowel de v2.0 als de Mega branch)
Maar je moet wel een beetje nieuwe versie hebben. Zeg maar ongeveer vanaf dat er "daily" builds zijn.
En als je geen data krijgt, probeer de RX en TX pin eens om te draaien in de config.
Loop ook je soldeerwerk eventueel na.
Een goedkope voeding is als een lot in de loterij, je maakt kans op een paar tientjes korting, maar meestal betaal je de hoofdprijs. mijn posts (nodig wegens nieuwe layout)
Bedankt voor alle hulp, Het was toch de verkeerde IO geselecteerd denk ik...
Vreemd leek wel of hij veranderd is na een keer rebooten of zo maar ach het werk!
Krijg wel waarde van 800 ppm en domoticz zegt prima dus misschien buiten een paar uur met abc aan.
Fijne avond.
Vreemd leek wel of hij veranderd is na een keer rebooten of zo maar ach het werk!
Krijg wel waarde van 800 ppm en domoticz zegt prima dus misschien buiten een paar uur met abc aan.
Fijne avond.
jvdzande schreef op maandag 5 februari 2018 @ 20:29:
[...]
Ik heb de MHZ19b ook op 5V aangesloten. De specificaties op het Domoticz forum zijn een Cut&Paste van iemand anders en ben vergeten die aan te passen. Ik denk me te herinneren date de MHZ19 (zonder B ) niet op 5V mag worden aangesloten. De B versie werkt waarschijnlijk op beide.
Ik denk dat @ThinkPad het goed heeft gespot betreft de config voor de MHZ19. Zoals ik zei heb ik die gegevens gekopieerd met Copy&Paste en ben vergeten die aan te passen.
Ik heb de domoticz forum post aangepast met de zaken die je hebt aangegeven. Dank daarvoor!
Ben benieuwd of dat het probleem voor je oplost.
Gr. Jos
Buiten kalibreren met deze temperaturen (<5°C) zou ik niet doen. Kans is groot dat je sensor dan van slag raakt en onzinnige waardes gaat aangeven binnenshuis (waar het veel warmer is).
Sowieso is het buiten al snel veel vochtiger en dat beïnvloed de meting ook.
Die ABC functie zou ik echt alleen maar binnen gebruiken als je zeker weten goed ventileert, of bijvoorbeeld een langere tijd (nacht + overdag) weg bent.
En eigenlijk ook niet eens als je in een stad woont.
Die ABC-functie van de MH-Z19 is gewoonweg slecht, doordat deze een veel te kort interval gebruikt.
Waarschijnlijk is de afname van de nauwkeurigheid van de sensor door 'slijtage' aanzienlijk minder dan de offset die je krijgt door op een verkeerd moment de ABC te draaien.
Zet die ABC functie gewoon zo snel mogelijk uit (binnen 24h na eerste keer aanzetten) en gebruik gewoon de factory-calibratie.
Die ABC functie zou ik echt alleen maar binnen gebruiken als je zeker weten goed ventileert, of bijvoorbeeld een langere tijd (nacht + overdag) weg bent.
En eigenlijk ook niet eens als je in een stad woont.
Die ABC-functie van de MH-Z19 is gewoonweg slecht, doordat deze een veel te kort interval gebruikt.
Waarschijnlijk is de afname van de nauwkeurigheid van de sensor door 'slijtage' aanzienlijk minder dan de offset die je krijgt door op een verkeerd moment de ABC te draaien.
Zet die ABC functie gewoon zo snel mogelijk uit (binnen 24h na eerste keer aanzetten) en gebruik gewoon de factory-calibratie.
Een goedkope voeding is als een lot in de loterij, je maakt kans op een paar tientjes korting, maar meestal betaal je de hoofdprijs. mijn posts (nodig wegens nieuwe layout)
@ThinkPad is het een idee om hier een bin van te maken net als de Itho Remote bin?
He who laughs last thinks slowest! | ▶️ Youtube | 🌐 TechJunky.nl | ☀️ 3000Wp PV | Ford Explorer EV Ext
ThinkPadd schreef op woensdag 15 maart 2017 @ 10:42:
Voor CO heb ik een koolmonoxidemelder bij de CV-ketel hangen, die moet ook op 1,5m meen ik idd.
offtopic:
Heb je die ook zelf in elkaar gezet, zoja, welke sensor/hardware heb je daarvoor gebruikt?
Ik vind alleen de MQ-7, maar dat is een analoge meting en dat schijnt icm de esp8622 niet ideaal te werken.
Tips?
Heb je die ook zelf in elkaar gezet, zoja, welke sensor/hardware heb je daarvoor gebruikt?
Ik vind alleen de MQ-7, maar dat is een analoge meting en dat schijnt icm de esp8622 niet ideaal te werken.
Tips?
RudolfR schreef op vrijdag 16 maart 2018 @ 11:04:
[...]
offtopic:
Heb je die ook zelf in elkaar gezet, zoja, welke sensor/hardware heb je daarvoor gebruikt?
Ik vind alleen de MQ-7, maar dat is een analoge meting en dat schijnt icm de esp8622 niet ideaal te werken.
Tips?
offtopic:
Nope, gewoon eentje gekocht die goed uit de test kwam bij de Consumentenbond.
Ik hoef dat ding ook niet uit te lezen, normaal is het niveau toch altijd 0 ppm als het goed is. Enige wat ik verlang is dat hij hard, heel hard gaat piepen als de pl*ris uitbreekt
Nope, gewoon eentje gekocht die goed uit de test kwam bij de Consumentenbond.
Ik hoef dat ding ook niet uit te lezen, normaal is het niveau toch altijd 0 ppm als het goed is. Enige wat ik verlang is dat hij hard, heel hard gaat piepen als de pl*ris uitbreekt
sService heeft zijn CO2 (equivalent) sensor vervangen door twee nieuwe modellen: de PROI en de PROII. De nieuwe varianten onderscheiden zich vooral doordat ze volledig vja de DS2438-bouwsteen worden aangestuurd, waar de oude een combinatie was van DS18B20 en DS2438. Dat klinkt vooral als een technische vereenvoudiging.
De PROII heeft een wat groter meetbereik (400 - 3500 ppm ipv 400 - 1800 ppm CO2 equivalent). Ik vraag me af hoe nauwkeurig zo'n VOC-meter is voor het meten van CO2. Uiteindelijk hoef ik niet precies te weten hoeveel CO2 er is, maar moet de afzuiging bij het overschrijden van een drempel gewoon aangaan. De exacte meting is dus niet zo interessant. Datzelfde geldt voor een waarde boven de 1800ppm: dan moet de afzuiging gewoon vol aan.
Heeft iemand hier een mening over?
De PROII heeft een wat groter meetbereik (400 - 3500 ppm ipv 400 - 1800 ppm CO2 equivalent). Ik vraag me af hoe nauwkeurig zo'n VOC-meter is voor het meten van CO2. Uiteindelijk hoef ik niet precies te weten hoeveel CO2 er is, maar moet de afzuiging bij het overschrijden van een drempel gewoon aangaan. De exacte meting is dus niet zo interessant. Datzelfde geldt voor een waarde boven de 1800ppm: dan moet de afzuiging gewoon vol aan.
Heeft iemand hier een mening over?
Life is what happens to you, while you're busy making other plans (John Lennon)
@Krisp Waar ga je hem aan knopen? €179 is vrij duur, de MH-Z19 die ik gebruik met een ESP8266 werkt ook prima om hier de ventilatie aan te sturen. Bij elkaar <€25 aan onderdelen.
Nou, ik ben nog in de orientatiefase.ThinkPadd schreef op maandag 19 maart 2018 @ 19:00:
@Krisp Waar ga je hem aan knopen? €179 is vrij duur, de MH-Z19 die ik gebruik met een ESP8266 werkt ook prima om hier de ventilatie aan te sturen. Bij elkaar <€25 aan onderdelen.
Het gemak van deze sensoren is imo 1-wire. Daarmee kun je hem snel en gemakkelijk aansluiten op bijvoorbeeld een Loxone-installatie. Doel is niet om de goedkoopste installatie te hebben, maar een installatie die betrouwbaar werkt en die ik zonder zorgen aan een volgende bewoner of installateur kan overdragen. Ik wil daarom niet te veel exotische componenten in mijn systeem opnemen.
Edit: bovendien is de PROI een stuk goedkoper (€139). Ik denk dat je daarmee wel uit de voeten kunt. Met een zo’n kastje kun je per kamer hele hele klimaat afdekken (temperatuur, luchtvochtigheid, VOC). Voor de belangrijkste (verblijf)ruimtes is dat wel interessant.
[ Voor 15% gewijzigd door Krisp op 20-03-2018 09:15 ]
Life is what happens to you, while you're busy making other plans (John Lennon)
Ondertussen ook een beetje aan het oriënteren naar CO2 sensoren voor binnen, maar het lijkt erop dat echte CO2 sensoren voor in combinatie met Arduino / ESP niet echt te vinden zijn in Nederland, klopt dat? Anderzijds zit ik ook nog aan de Netatmo te denken, puur vanwege het feit dat het out-of-the-box gewoon werkt.
Wat @TD-er in februari schreef kan ik volledig onderstrepen. Ik heb de auto-calibratiefunctie bij mijn tSense display van Senseair ook meteen uitgezet. De laagste waarde welke ik nu meet (alle drie deuren naar buiten open):TD-er schreef op vrijdag 16 februari 2018 @ 20:10:
Sowieso is het buiten al snel veel vochtiger en dat beïnvloed de meting ook.
Die ABC functie zou ik echt alleen maar binnen gebruiken als je zeker weten goed ventileert, of bijvoorbeeld een langere tijd (nacht + overdag) weg bent.
En eigenlijk ook niet eens als je in een stad woont.
Die ABC-functie van de MH-Z19 is gewoonweg slecht, doordat deze een veel te kort interval gebruikt.
Waarschijnlijk is de afname van de nauwkeurigheid van de sensor door 'slijtage' aanzienlijk minder dan de offset die je krijgt door op een verkeerd moment de ABC te draaien.
Zet die ABC functie gewoon zo snel mogelijk uit (binnen 24h na eerste keer aanzetten) en gebruik gewoon de factory-calibratie.
440 ppm (laagste waarde tijdens de afgelopen 3 weken)
En veel lager zal het niet gaan, vrees ik, en dan moet je nog "geluk" hebben.
Meestal ligt de laagste waarde tussen de 455 en 480 ppm, dus als je op 400 ppm gaat ijken
ga je al de mist in.
Mijn conclusie is dus ook: Gebruik de calibratie af fabriek - alles andere is zelfbedrog.
[ Voor 1% gewijzigd door dunklefaser op 09-05-2018 12:19 . Reden: "tSense display van Senseair" ter verduidelijking ]
Nobody is perfeckt - But who wants to be Nobody? - Vrijwillig Energycoach Fiat LUXus! - Some Insights
@dunklefaser Met de Senseair is 1 klein probleempje.
Wanneer je de Senseair op het verkeerde moment de ABC uitzet, kan je de firmware bricken.
Er zit een bugje in. Dat is ook de reden waarom ik die functionaliteit in ESPeasy uitgezet heb, met commentaar erbij in de source.
Wanneer je de Senseair op het verkeerde moment de ABC uitzet, kan je de firmware bricken.
Er zit een bugje in. Dat is ook de reden waarom ik die functionaliteit in ESPeasy uitgezet heb, met commentaar erbij in de source.
Een goedkope voeding is als een lot in de loterij, je maakt kans op een paar tientjes korting, maar meestal betaal je de hoofdprijs. mijn posts (nodig wegens nieuwe layout)
@TD-er Gelukkig zit er geen S8 in mijn "tSense display" (CO2/T/RH) van Senseair.
Volgens mij zit er een sensor uit de K3x serie in.
Volgens mij zit er een sensor uit de K3x serie in.
Nobody is perfeckt - But who wants to be Nobody? - Vrijwillig Energycoach Fiat LUXus! - Some Insights
De laagste waarde met mijn "tSense display" (CO2/T/RH) van Senseair:
CO2: 436 ppm (met fabriekscalibratie)
22 °C - woonkamer: geen personen aanwezig, 3 buitendeuren open
CO2: 436 ppm (met fabriekscalibratie)
22 °C - woonkamer: geen personen aanwezig, 3 buitendeuren open
Nobody is perfeckt - But who wants to be Nobody? - Vrijwillig Energycoach Fiat LUXus! - Some Insights
Dit vertrouw ik niet. De meter staat buiten onder de serre.

Dat lijkt mij ook wel erg laag. Je kunt hem kalibreren door hem buiten te zetten oid, staat wel beschreven in de handleiding dacht ik.Trebbors schreef op zaterdag 9 juni 2018 @ 22:58:
Dit vertrouw ik niet. De meter staat buiten onder de serre.
[afbeelding]
Bij mij is het laatste dagen juist erg hoog, 1000+. Ben er nog niet achter waarom.
Jammer genoeg niets teruggevonden hoe deze te calibreren..als iemand een ideetje heeft.Beekforel schreef op zondag 10 juni 2018 @ 11:33:
[...]
Dat lijkt mij ook wel erg laag. Je kunt hem kalibreren door hem buiten te zetten oid, staat wel beschreven in de handleiding dacht ik.
Bij mij is het laatste dagen juist erg hoog, 1000+. Ben er nog niet achter waarom.
Vaak hebben die apparaten een automatische kalibratie.
Wat je het beste kunt doen is 'm een paar dagen in een goed geventileerde ruimte hangen, waar geen mensen komen en zorg ervoor dat 'ie niet in de zon hangt.
IR licht is namelijk nogal van invloed op de meting.
Wat je het beste kunt doen is 'm een paar dagen in een goed geventileerde ruimte hangen, waar geen mensen komen en zorg ervoor dat 'ie niet in de zon hangt.
IR licht is namelijk nogal van invloed op de meting.
Een goedkope voeding is als een lot in de loterij, je maakt kans op een paar tientjes korting, maar meestal betaal je de hoofdprijs. mijn posts (nodig wegens nieuwe layout)
Goede tip, ik heb de kalibratie optie gevonden in de pc software maar die haalt geen donder uit. Nu dus in het donker in plaats van buiten onder de overkapping.TD-er schreef op vrijdag 15 juni 2018 @ 21:43:
Vaak hebben die apparaten een automatische kalibratie.
Wat je het beste kunt doen is 'm een paar dagen in een goed geventileerde ruimte hangen, waar geen mensen komen en zorg ervoor dat 'ie niet in de zon hangt.
IR licht is namelijk nogal van invloed op de meting.
Volgens de leverancier ventilatieland is een meting van 360 normaal buiten.
In deze berekening neem je niet mee dat er 24 uren in een dag zitten. De meeste mechanische ventilatieboxen ventileren met minimaal 100m3/uur. Tevens is een realistische gasprijs op dit moment al €0,70 per kuub en die prijs gaat niet meer naar beneden. Met deze getallen ben je €156 per jaar kwijt aan het opwarmen van ventilatielucht. Als je 50% van de tijd niet hoeft te ventileren heb je de sensor en aanstuurelektronica dus binnen een jaar of twee terugverdiend.Nutral schreef op maandag 25 december 2017 @ 16:58:
Ik vraag me af of ventilatie stoppen idd zoveel nut heeft, een zuinige ventilator gebruikt nog niet zoveel energie en als je thuis bent wil je eigenlijk sowieso wel ventileren.
Als ik eens grof zou berekenen hoeveel energie dat zou besparen:
Mijn ventilator staat normaal in de laagstand met ongeveer 75m3/h, dus die zullen we wel even pakken.
Verder doe ik nog wel de aanname dat de CV ketel op 100% rendement van de onderste verbrandingswaarde draait.
Daarnaast hebben we nog de temperatuurverschillen, ik ga even uit van oktober tot mei wat dus 8 maanden zijn met 243 dagen en een temperatuurverschil van 10C tussen buiten en binnen.
75m3/h bij 20C heeft een warmte capaciteit van 1,005 kJ/K/kg en een dichtheid van 1,2kg/m3.
1,005*75*1,2*10*243 = 219.794kJ
Aardgas heeft een lagere verbrandingswaarde van ongeveer 31,65MJ, omgerekend zou dit dan 7m3 aardgas kosten om te verwarmen
volgens de volgende site:
http://www.energiesite.nl...at-is-de-gasprijs-per-m3/
kom ik uit op een 7*0,65 = 4,55€ jaarlijkse kosten.
Electrisch verbruikt de fan 2,5W wat neer komt op ongeveer 5€ jaarverbruik aan electriciteit.
Bovenstaande cijfers zijn dan eigenlijk nog grof, omdat je niet zomaar 240 dagen lang je mechanische ventilatie uit kunt zetten voor je CO2. Het zal niet zoveel zoden aan dijk zetten om dit uit te laten zetten op een CO2 meting.
Specialist in:
Soldeerstations
Oscilloscoop
Jouw inschatting is waarschijnlijk correct. Ik heb het afgelopen stookseizoen geventileerd naar aanleiding van de CO2 waarden in de woonkamer. Als drempelwaarde heb ik 800 ppm gehanteerd.-DarkShadow- schreef op dinsdag 7 augustus 2018 @ 16:21:
[...]
In deze berekening neem je niet mee dat er 24 uren in een dag zitten. De meeste mechanische ventilatieboxen ventileren met minimaal 100m3/uur. Tevens is een realistische gasprijs op dit moment al €0,70 per kuub en die prijs gaat niet meer naar beneden. Met deze getallen ben je €156 per jaar kwijt aan het opwarmen van ventilatielucht. Als je 50% van de tijd niet hoeft te ventileren heb je de sensor en aanstuurelektronica dus binnen een jaar of twee terugverdiend.
Het meerverbruik t.o.v. een stookseizoen zonder gebruik te maken van de MV was ca. 10% (90 m³).
Tussen 23 - 6 uur was de verwarming en de MV wel uit (verse lucht slaapkamers via kiepramen).
Nobody is perfeckt - But who wants to be Nobody? - Vrijwillig Energycoach Fiat LUXus! - Some Insights
Zou iemand hier een boodschappenlijstje kunnen plaatsen voor een MH-Z19B? Ik heb al een ESP8266 NodeMCU liggen. Daar kan ik dan de MZ-Z19B op aansluiten. Dan zie ik nog mensen met een mooie behuizing waar ze alles in hebben gemonteerd. Heeft iemand een linkje naar welke dat is?
Oftewel:
- 1x ESP8266
- 1x MH-Z19B
- 1x behuizing (maar welke)?
Klopt dat zo? Of kan ik beter een andere microcontroller nemen?
Oftewel:
- 1x ESP8266
- 1x MH-Z19B
- 1x behuizing (maar welke)?
Klopt dat zo? Of kan ik beter een andere microcontroller nemen?
Sinds de 2 dagen regel reageer ik hier niet meer
Wellicht ten overvloede, maar heb je ook dupont kabeltjes op jouw lijstje staan (of heb je daar nog genoeg van liggen)? Goede kans dat die ook bij de sensor geleverd worden, maar toch maar even noemen voor de zekerheid. Verder hoe wil je dit alles voeden? Misschien ook nog iets voor de lijst.CurlyMo schreef op woensdag 8 augustus 2018 @ 10:19:
Zou iemand hier een boodschappenlijstje kunnen plaatsen voor een MH-Z19B? Ik heb al een ESP8266 NodeMCU liggen. Daar kan ik dan de MZ-Z19B op aansluiten. Dan zie ik nog mensen met een mooie behuizing waar ze alles in hebben gemonteerd. Heeft iemand een linkje naar welke dat is?
Oftewel:
- 1x ESP8266
- 1x MH-Z19B
- 1x behuizing (maar welke)?
Klopt dat zo? Of kan ik beter een andere microcontroller nemen?
Voor de behuizingen heeft SZMONK wel veel keus en prima kwaliteit. Zelf heb ik bijvoorbeeld deze:
https://www.aliexpress.co...h-quality/2043632531.html
Als MCU gebruik ik de Wemos D1 mini. Deze is lekker compact en toch de mogelijkheid om het zo met een micro USB te programmeren en te voeden.
Let op:
Aanbiedingen graag in Awair element en andere CO2 meter kortingscodes
Aanbiedingen graag in Awair element en andere CO2 meter kortingscodes