Be Stronger Than Your Excuses
Ik kan nog niet zo duidelijk vinden of je een rooted Toon nu wel of niet icm andere gas leveranciers kunt gebruiken.
Het leek me namelijk wel een handig ding, maar wij hebben United Consumers.
En ik heb liever iets wat leverancier onafhankelijk is.
Ik hoop dat iemand mij kan helpen, omgeving Rotterdam, maar mag ook daarbuiten. Dit hoeft overigens niet voor niets. Alvast bedankt!
[ Voor 4% gewijzigd door Edwardhighveen op 04-12-2022 10:15 ]
ik lees hier dat er nu veel meer mogelijk is zoals tiles toevoegen. Bij mij kan dat niet.
Is het mogelijk om nu alsnog de Kali USB stick methode te volgen om meer toegang te krijgen?
Mijn voornaamste doel (in eerste instantie) is de gasprijs aanpassen.
En is er en mogelijkheid om bestaande verbruiksdata te backuppen en weer terug te zeten?
Gewoon altijd het display aan houden dus. Voor optimale besparing hang je hem ook nog boven de radiator.Snowhite0901 schreef op woensdag 9 november 2022 @ 19:36:
[...]
Ja dat is handig als de offset constant is... Naar als die afhangt van of het display aan of uit is....
Zekers, kijk eens hier : https://www.domoticaforum.eu/viewtopic.php?t=12168En is er en mogelijkheid om bestaande verbruiksdata te backuppen en weer terug te zeten?
member of the Toon Software Collective
Onderstaand mijn Toon2 temp vs Aqara temp sensor. De hoge pieken bij de Toon zijn van de airco die op dat moment harder blaast (en mogen wat mij betreft genegeerd worden).
Bij verwarmen geeft ie een te hoge temperatuur weer, bij kouder worden vice versa.
Een offset is mee te leven, maar dit fluctueren is vrij vervelend. In de nacht veel te laag, overdag te hoog en fikse schommelingen. De thermostaat en sensor zitten op een redelijk gelijke plaats, niet direct in de lucht van de airco bijvoorbeeld.
Komt dit gedrag anderen bekend voor? Of heb ik een 'maandag' model? Zit er aan te denken om hem de deur uit te doen met dit gedrag...al vind ik het ansich een mooi fijn ding.
[ Voor 4% gewijzigd door Vos op 06-12-2022 11:41 ]
#36
Ik heb een nieuwe geroote Toon hangen sinds een weekje, en heb hetzelfde vermoeden.Vos schreef op dinsdag 6 december 2022 @ 11:40:
Het is hier al eerder benoemd maar ik heb issues met de temperatuur sensor van de geroote Toon 2.
Onderstaand mijn Toon2 temp vs Aqara temp sensor. De hoge pieken bij de Toon zijn van de airco die op dat moment harder blaast (en mogen wat mij betreft genegeerd worden).
Bij verwarmen geeft ie een te hoge temperatuur weer, bij kouder worden vice versa.
Een offset is mee te leven, maar dit fluctueren is vrij vervelend. In de nacht veel te laag, overdag te hoog en fikse schommelingen. De thermostaat en sensor zitten op een redelijk gelijke plaats, niet direct in de lucht van de airco bijvoorbeeld.
Komt dit gedrag anderen bekend voor? Of heb ik een 'maandag' model? Zit er aan te denken om hem de deur uit te doen met dit gedrag...al vind ik het ansich een mooi fijn ding.
[Afbeelding]
Zal vanavond een temperatuur sensor naast de Toon hangen om een zelfde grafiekje uit mijn Home Assistant te kunnen halen. To be continued.
Thnx, ben benieuwdGrasshopperNL schreef op dinsdag 6 december 2022 @ 11:43:
[...]
Ik heb een nieuwe geroote Toon hangen sinds een weekje, en heb hetzelfde vermoeden.
Zal vanavond een temperatuur sensor naast de Toon hangen om een zelfde grafiekje uit mijn Home Assistant te kunnen halen. To be continued.
Zou mooi zijn als je een externe temperatuur sensor aan de Toon2 kan hangen, maar naar mijn weten is dat niet mogelijk.
[ Voor 14% gewijzigd door Vos op 06-12-2022 12:39 ]
#36
grafiekje gezet.
Blauw is Toon, Groen is een Fibaro multi sensor.
Er is practisch geen verschil in waarde's
Thnx, betreft ook een geroote Toon2?ppeterr schreef op dinsdag 6 december 2022 @ 12:51:
@Vos Ik heb even de waarde's uit mijn Toon in mijn temperatuur
grafiekje gezet.
Blauw is Toon, Groen is een Fibaro multi sensor.
Er is practisch geen verschil in waarde's
[Afbeelding]
#36
Gaat het display toevallig 's nachts in de dim stand ?Vos schreef op dinsdag 6 december 2022 @ 11:40:
In de nacht veel te laag, overdag te hoog en fikse schommelingen.
Zo ja, zet deze maar eens continue in de dimstand.
Nee. Die staat de gehele dag en nacht op de dimstand.jobr schreef op dinsdag 6 december 2022 @ 18:20:
[...]
Gaat het display toevallig 's nachts in de dim stand ?
Zo ja, zet deze maar eens continue in de dimstand.
#36
Ik denk dat je die pieken die de airco veroorzaakt niet moet negeren. Je ziet een temperatuur van rond de 28 graden. De airco, ik heb geen idee wat die uitblaast. Maar het zal niet een gelijkmatige flow zijn met wellicht juist daardoor een schommelende temperatuur. Het zou mij niks verbazen als de meting van Toon hierdoor niet
accuraat is, en zelfs er blijkbaar van in de war raakt. Ik denk zelfs dat de agara sensor een stuk minder gevoellig is. Dit tegenover de uiterst gevoelige sensoren die in de Toon zitten. Die schijnen inderdaad zoals hierboven genoemd al afwijkingen te krijgen door de warmte die het schermpje afgeeft.
Heb je ook stats zonder de invloed van de airco ? Heb je per ongeluk nog een 3e sensor ?
Ik heb er hier 3 in de woonkamer, en alle 3 lopen in lijn met elkaar. (toon / hue sensor / fibaro sensor ) Wel met een 1 graden offset her en der)
Ik had dezelfde meetresultaten toen ik nog geen airco had hangen. Zal kijken of ik daar een grafiek van kan plaatsen. Ik heb 2 sensoren in de woonkamer, die tonen eenzelfde verloop. De Toon wijkt hier dus fiks van af.ppeterr schreef op dinsdag 6 december 2022 @ 19:17:
@Vos
Ik denk dat je die pieken die de airco veroorzaakt niet moet negeren. Je ziet een temperatuur van rond de 28 graden. De airco, ik heb geen idee wat die uitblaast. Maar het zal niet een gelijkmatige flow zijn met wellicht juist daardoor een schommelende temperatuur. Het zou mij niks verbazen als de meting van Toon hierdoor niet
accuraat is, en zelfs er blijkbaar van in de war raakt. Ik denk zelfs dat de agara sensor een stuk minder gevoellig is. Dit tegenover de uiterst gevoelige sensoren die in de Toon zitten. Die schijnen inderdaad zoals hierboven genoemd al afwijkingen te krijgen door de warmte die het schermpje afgeeft.
Heb je ook stats zonder de invloed van de airco ? Heb je per ongeluk nog een 3e sensor ?
Ik heb er hier 3 in de woonkamer, en alle 3 lopen in lijn met elkaar. (toon / hue sensor / fibaro sensor ) Wel met een 1 graden offset her en der)
Een offset is prima, maar de enorme schommelingen zijn het issue.
#36
Ai, ik zie deze nu pas. Na het rooten via de usb-stick-met-kali methode stond op de laptop de melding “Your Toon is rooted, username : root ; password : toon”. Daarna heb ik nooit meer iets aangepast in Toon, dus dat zou nog steeds moeten werken toch?KSR schreef op dinsdag 22 november 2022 @ 04:22:
[...]
Oké, daar was je even niet duidelijk in.
Heb je het ww in gegeven in Toon, en opgeslagen?
Uhm, wellicht dan zoeken in de verwerking van de data. Hoe doe je dat? (niet dat ik daar zo veel over weet)
Maar wellicht gaat daar iets mis.
Ik gooi de json output van /tsc/sensors in een script op mijn Homecenter, die het dan weer in een influx database
schrijft. Vervolgens naar grafana voor het grafiekje. Zoals je ziet in het plaatje hierboven ergens geeft
dat een resultaat zonder afwijkingen.
Misschien is er wel een optie om de temp sensor te resetten in de toon? Even nieuwe 0 waarde's.
Als ik in de toon2 de dimstand verlaag van 100% naar bv 30% ,das hier prima leesbaar dan gooit ie later en mijn vermoeden is dat de licht intensiteit veranderd de dimstand weer naar 100% en dan gaat het hier ook weer omhoog naar onrealistisch.
Draai ik de toon met zwart scherm dan is de toon best realistisch gemeten over 24 uur.
Maar ja heb zo een spielerij kastje niet aan de muur hangen voor een zwart scherm natuurlijk.
waarom die de instellingen weer naar 100% gooit is mij onduidelijk wellicht opgelost met een update?
Jij brand ik blus! 4.640kW no-zw WH-MDC05J3E5
Zal hem nu eens een tijdje op 100% zetten en kijken of hij uit de maat gaat lopen met de temp meting.
:fill(white):strip_exif()/f/image/Vh6vCH8DPyNeyUWVv4biNaLl.png?f=user_large)
De temperatuur (blauwe lijn) komt bijna nooit op het ingestelde niveau van Toon (paarse lijn)
Ik begin steeds meer achterdocht te krijgen over deze geroote Toon2 thermostaat
Wat ik zie is dat je in de nachtelijke uren 0.3 graad onder je setpoint blijft hangen.GrasshopperNL schreef op donderdag 8 december 2022 @ 18:54:
Met mijn Toon 2 heb ik nog een gek iets. Zie onderstaande output vanuit HA.
[Afbeelding]
De temperatuur (blauwe lijn) komt bijna nooit op het ingestelde niveau van Toon (paarse lijn)
Ik begin steeds meer achterdocht te krijgen over deze geroote Toon2 thermostaat
Wat is precies je achterdocht? Ik denk namelijk als je een offset instelt van 0,3 het wel goed is.
Yes, je hebt gelijk. Ik maak een denk fout. Dat slaat nergens op wat ik daarnet tikteJME schreef op donderdag 8 december 2022 @ 19:19:
Als je die offset van de sensor aanpast dan verandert toch het verschil met de door diezelfde sensor gemeten kamertemperatuur niet?
Anderzijds, hier slaat de cv aan als hij onder het setpoint komt. Wellicht is een 0.3 graden verschil
in zijn setup te weinig om te corrigeren. Eigenlijk zou een 2e meetpunt wel handig zijn.
Mis je comfort, zet er dan 0,5 bij de setpoint bij. Niet teveel focussen op het getal maar op je comfort.
/f/image/EbNL7utdYee8GOAXBUwt42sk.png?f=fotoalbum_large)
Op 17.5 gaat het dus niet goed, op 18 wel
[ Voor 5% gewijzigd door GrasshopperNL op 09-12-2022 14:49 ]
Wat je zou kunnen doen (afhankelijk van de CV ketel) is de minimale temperatuur in CV ketel instellen waar hij op gaat draaien. De toon kan tot ongeveer 30 graden aanvoer omlaag gaan maar lang niet elke CV ketel kan dat leveren. Door het op minimaal 45 graden te zetten (in de ketel, als hij dat kan), zal de temperatuur in je woonkamer sneller oplopen en hierdoor wel de setpoint kunnen halen omdat de CV ketel dan minder kans heeft te gaan pendelen.
Op dit moment hebben wij een Toon thermostaat met maandelijks abbonement. Als we overstappen raakt deze een aantal functionaliteiten kwijt, echter welke functionaliteiten we exact kwijtraken (en belangrijker: behouden) is Eneco op de website wat vaag over.
Nu zal deze vraag ongetwijfeld al eerder gesteld zijn in dit topic (ik heb gezocht, maar niet echt een sluitend antwoord kunnen vinden), maar weet iemand welke functionaliteiten er behouden blijven? We zijn niet heel veeleisend, maar het zou wel prettig zijn als we nog ons dagelijkse (wekelijkse?) gasverbruik kunnen zien (in m3).
(Ps. ik lees hier en daar dat je de Toon zelf softwarematig kunt aanpassen, maar daar heb ik geen behoefte aan
[ Voor 6% gewijzigd door SparksNL op 19-12-2022 11:42 ]
Je kunt hier een mooi overzicht vinden van de functionaliteit met/zonder abonnement:SparksNL schreef op maandag 19 december 2022 @ 11:41:
Eind januari loopt ons vaste tarief bij Eneco af en gaan ook wij voor de bijl met de variabele tarieven. Aangezien Eneco vrij hoog zit met de variabele tarieven gaan wij zeer waarschijnlijk overstappen naar een andere energieleverancier.
Op dit moment hebben wij een Toon thermostaat met maandelijks abbonement. Als we overstappen raakt deze een aantal functionaliteiten kwijt, echter welke functionaliteiten we exact kwijtraken (en belangrijker: behouden) is Eneco op de website wat vaag over.
Nu zal deze vraag ongetwijfeld al eerder gesteld zijn in dit topic (ik heb gezocht, maar niet echt een sluitend antwoord kunnen vinden), maar weet iemand welke functionaliteiten er behouden blijven? We zijn niet heel veeleisend, maar het zou wel prettig zijn als we nog ons dagelijkse (wekelijkse?) gasverbruik kunnen zien (in m3).
(Ps. ik lees hier en daar dat je de Toon zelf softwarematig kunt aanpassen, maar daar heb ik geen behoefte aan)
https://gathering.tweakers.net/forum/view_message/60824064
Als je een energiecontract bij ons hebt, gebruikt Toon die informatie. Zo laten we bij je verbruik persoonlijke tarieven zien. Maar je kunt Toon ook gebruiken als je geen stroom en gas afneemt van Eneco. En je kunt dus ook gewoon het abonnement afsluiten.
Omdat we niet precies de tarieven van andere energieleveranciers weten, gebruiken we een gemiddeld tarief om je energiekosten te berekenen. Het kan zijn dat dit bedrag afwijkt van de daadwerkelijke kosten.
https://www.eneco.nl/klan...toon/beginnen/abonnement/
Perfect - hier was ik naar op zoek, bedankt!remmuz schreef op maandag 19 december 2022 @ 12:15:
[...]
Je kunt hier een mooi overzicht vinden van de functionaliteit met/zonder abonnement:
https://gathering.tweakers.net/forum/view_message/60824064
Ik hoop dat jullie een fijne Kerst hebben, en ik ben nieuw op dit deel van de Tweakers forums.
Mijn vraag betreffende de Toon:
Ik heb HA draaiende hier en wil een integratie doen met een Toon2 rooted (die ik nog niet heb).
Wat ik graag wil weten is, is er een lijstje ergens waar te zien is welke CV settings/parameter waarden van het (OT) protocol verkeer tussen een rooted Toon2 en de CV ketel door komen naar de Home Assistant omgeving?
Ik wil dit nl ook vergelijken met het OT berichtenverkeer wat de Opentherm Gateway (OTGW) kan lezen:
https://otgw.tclcode.com/matrix.cgi#thermostats
[ Voor 4% gewijzigd door Marc_Sway op 26-12-2022 10:06 ]
Dus met een geroote Toon1 of Toon2, al dit soort parameters die over de Opentherm bus lopen tussen de Toon en de CV ketel (en dus data technisch bekend binnen de Toon om de ketel te regelen), zijn niet makkelijk over te halen via een native integratie naar Home Assistant?
Als dat zo is, heeft het voor inzicht in het control en stookgedrag van je ketel niet veel zin om een geroote Toon2 te kopen in die te integreren met je HA omgeving, correct?
Dit kun je eruit trekken:Marc_Sway schreef op maandag 26 december 2022 @ 11:47:
OK, veel dank.
Dus met een geroote Toon1 of Toon2, al dit soort parameters die over de Opentherm bus lopen tussen de Toon en de CV ketel (en dus data technisch bekend binnen de Toon om de ketel te regelen), zijn niet makkelijk over te halen via een native integratie naar Home Assistant?
Als dat zo is, heeft het voor inzicht in het control en stookgedrag van je ketel niet veel zin om een geroote Toon2 te kopen in die te integreren met je HA omgeving, correct?
{
"sampleTime": "26-12-2022 13:36:00",
"boilerSetpoint": 30.83,
"roomTempSetpoint": 20,
"boilerPressure": 1.69,
"roomTemp": 20.03,
"boilerOutTemp": null,
"boilerInTemp": null,
"boilerModulationLevel": 0
}
(null waarden dus niet)
{
"result": "ok",
"currentTemp": "2005",
"currentSetpoint": "2000",
"currentInternalBoilerSetpoint": "30",
"programState": "2",
"activeState": "0",
"nextProgram": "1",
"nextState": "2",
"nextTime": "1672088400",
"nextSetpoint": "1500",
"randomConfigId": "1649760492",
"errorFound": "255",
"connection": "0",
"burnerInfo": "1",
"otCommError": "0",
"currentModulationLevel": "0"
}
Met een OTWG kun je ook nog de "boilerOutTemp" en "boilerInTemp" eruit halen.
Je kunt natuurlijk ook een esp8266 met 2 ds18B20's op de leidingen van de ketel plakken.
Die 2 waarden "boilerOutTemp" en "boilerInTemp“ haal je dan idd direct met 2 DS18B20s van de leidingen af en dan via ESP bordje ook meteen Home Aasistant in.
Kan je dan ook via Home Assistant het set-point voor de kamer temp aan de Toon doorgeven die het dan via Opentherm weer doorgeeft aan de ketel?
En dit naast de optie om deze set-point temp gewoon op het touch screen van de Toon in te stellen?
Met de OTGW kan je waarschijnlijk nog wat meer zien over de pomp en de tabwater instellingen.
[ Voor 18% gewijzigd door Marc_Sway op 26-12-2022 14:57 ]
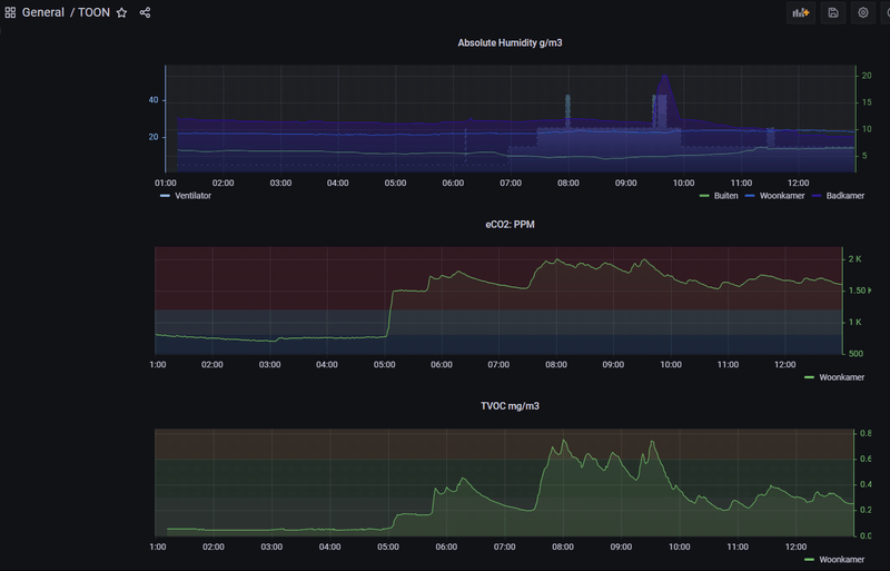
Daarbij komt ook nog: de P1 waarde's - tellerstanden, huidig verbruik stoom/gas/,
en de sensoren die in de toon2 zitten: tvoc, eCO2, absHum. Kan je leuke dingen mee doen
Zou erg nuttig zijn.
[ Voor 10% gewijzigd door Marc_Sway op 26-12-2022 15:59 ]
Ik trek het uit de API en verwerk het in mijn scripts op een Homecenter 3. Als het metMarc_Sway schreef op maandag 26 december 2022 @ 15:58:
OK, komt dit allemaal native door in Home Assistant met de integration die er nu is voor de Toon(2) ?
Zou erg nuttig zijn.
een Homecenter kan, dan kan het 100% zeker in HA. Of dat een standaard integratie is weet ik niet.
Maar je kan dus gewoon wat url's aanspreken, en de Json output verwerken.
Bijvoorbeeld:
http://192.168.1.50//tsc/sensors
1
| {"temperature":21.1, "humidity":51.0, "tvoc":124, "eco2":1222, "intensity":0} |
Dus ja, alles kan bijna wel zeker in HA. Wellicht dus met wat meer moeite dan een standaard integratie.
Anders zal ik ook een powered P1 splitter hier nodig hebben om ook de P1 module van de Toon2 aan de slimme meter hier te kunnen hangen (naast de Homewizard P1)
Ja hoor. HA ken ik niet, maar door een url aan te roepen met parameters kun je wijzigingen maken.Marc_Sway schreef op maandag 26 december 2022 @ 14:51:
Kan je dan ook via Home Assistant het set-point voor de kamer temp aan de Toon doorgeven die het dan via Opentherm weer doorgeeft aan de ketel?
En dit naast de optie om deze set-point temp gewoon op het touch screen van de Toon in te stellen?
Je kunt ook het programma (slapen, weg, thuis. comfort) instellen of uitschakelen.
[ Voor 3% gewijzigd door jobr op 27-12-2022 10:36 ]
Moet je op de site van OTGW in de matrix kijken wat je ketel en thermostaat ondersteunt.Marc_Sway schreef op maandag 26 december 2022 @ 14:51:
Met de OTGW kan je waarschijnlijk nog wat meer zien over de pomp en de tabwater instellingen.
Veel dank voor de reactie. Waar het mij om gaat is dat de Toon origineel zijn eigen P1 uitlees-unit heeft die aan de smartmeter wordt gehangen en de waardes van de smartmeter zo doorgeeft aan de Toon (rooted).jobr schreef op dinsdag 27 december 2022 @ 10:35:
[...]
Ja hoor. HA ken ik niet, maar door een url aan te roepen met parameters kun je wijzigingen maken.
Je kunt ook het programma (slapen, weg, thuis. comfort) instellen of uitschakelen.
Ik heb echter al de Homewizard P1 dongle aan mijn smartmeter hangen en ben benieuwd of de Toon (rooted) de waarden van de Homewizard P1 ook kan gebruiken.
Anders moet ik aan de smartmeter eerst een powered P1 splitter hangen en komen daarachter zowel de Toon P1 unit te hangen en parallel daaraan mijn bestaande Homewizard P1. Dat is een beetje dubbelop en zou ik willen vermijden
Zover ik weet kan dat niet.Marc_Sway schreef op dinsdag 27 december 2022 @ 10:47:
Ik heb echter al de Homewizard P1 dongle aan mijn smartmeter hangen en ben benieuwd of de Toon (rooted) de waarden van de Homewizard P1 kan gebruiken.
Ik weet niet waarom je een powered splitter moet hebben. Ik heb zelf een splitter gemaakt (eigenlijk een soort T-stuk). Daar hangt mijn Toon aan en een kabel naar Domoticz.
je kan ook allemaal apps op je toon draaien: https://www.domoticaforum...239d417308fa673ef9363342e
Zou dan wel een Toon2 nemen
[ Voor 14% gewijzigd door jobr op 27-12-2022 10:52 ]
De Homewizard P1 betrekt zijn power direct uit de P1 poort van de smartmeter.
Ik geloof dat de P1 unit van Toon zijn eigen power adapter heeft, die hoeft dus niet zijn power uit de smartmeter te betrekken.
Heb je wellicht een plaatje van hoe jij zelf zo’n splitter P1 kabel hebt gemaakt of is ergens je zien welke pennen je moet gebruiken van de P1 connector in de smartmeter?
Voor de Homewizard P1 moet ik in ieder geval dan ook de pennen gebruiken voor de power supply.
Ik neem aan dat een standaard J11 splitter voor telefoontoepassing niet werkt omdat daar maar 2 cores (pennen) worden gebruikt, klopt dat?
https://www.robbshop.nl/iungo-p1-splitter-voor-slimme-meter
Of van Homewizard zelf (Active P1 Splitter):
https://www.homewizard.com/shop/active-p1-splitter/
Die dingen kosten ca €25. Kan dit goedkoper?
- NAC Breda -
Zie dit bijv: https://www.smartmeterdas...ssplittenvanhetp1-signaalMarc_Sway schreef op dinsdag 27 december 2022 @ 10:57:
Veel dank!
De Homewizard P1 betrekt zijn power direct uit de P1 poort van de smartmeter.
Ik geloof dat de P1 unit van Toon zijn eigen power adapter heeft, die hoeft dus niet zijn power uit de smartmeter te betrekken.
Heb je wellicht een plaatje van hoe jij zelf zo’n splitter P1 kabel hebt gemaakt of is ergens je zien welke pennen je moet gebruiken van de P1 connector in de smartmeter?
Voor de Homewizard P1 moet ik in ieder geval dan ook de pennen gebruiken voor de power supply.
en http://domoticx.com/p1-poort-slimme-meter-hardware/
Gaat erom dat je voor de Toon alleen de data en data gnd aansluit. Als het goed is wordt de data_request wel door de homewizard P1 aangestuurd.
Dus gewoon even testen.
Ik heb zelf zo'n oude adsl splitter die ik had gebruikt en van binnen aangepast.
Maar ik had dus niet die 5v nodig wat jij blijkbaar wel nodig hebt.
Dus even kijken als je alle pennen hebt. Ik dacht een RJ12 splitter
[ Voor 6% gewijzigd door jobr op 30-12-2022 19:29 ]
Ja en een geroote toon heeft zelfs een animatie van een rennende kerstman, vallende paaseieren met pasen en nog veel meer (toon 2 aanbevolen vanwege de snelheid).JME schreef op zondag 25 december 2022 @ 09:05:
Jahaa, ook geroot is de Toonkerstboom er nog! Fijne dagen allemaal!
ik zeg toon 1, toon 2 heeft namelijk een donkerder randje om de buitenkant.bruce the boss schreef op zondag 1 januari 2023 @ 14:02:
Kunnen jullie zien of dit de Toon 1 of 2 is?
[Afbeelding]
[ Voor 18% gewijzigd door ppeterr op 01-01-2023 14:08 ]
Dit is absoluut een toon 1. Een toon 2 is wat ronder van vorm.bruce the boss schreef op zondag 1 januari 2023 @ 14:02:
Kunnen jullie zien of dit de Toon 1 of 2 is?
[Afbeelding]
Je kan er een kopen als klant bij eneco, 200 euro + 75 installatie kosten. Boel geld.
Zelf heb ik er een gratis bij een jawel "vast contract" gekregen toen ik 1.5 jaar geleden verhuisde,
abbonement een maand later opgezegd en de toon geroot.
Nope, blijkbaar niet. Maar die hele constructie is er niet meer vermoed ik, er zijn immersMarc_Sway schreef op zondag 1 januari 2023 @ 17:54:
Hoef je zo’n Toon dan niet terug te sturen bij Eneco als je het contract hebt opgezegd?
geen vaste contracten op dit moment bij eneco waar je een toon bij krijgt.
Heb overigens geen contract opgezegd, heb enkel het maandelijkse abbo opgezegd
die aan de Toon vastzit. Dat kon dus gewoon per maand.
[ Voor 39% gewijzigd door ppeterr op 01-01-2023 18:17 ]
Ik zou echt asap bij die lui weg gaan en er nooit meer bij terugkomen
Nou nou, ik zeker nietMarc_Sway schreef op maandag 2 januari 2023 @ 17:46:
Die Toon (en nu vooral de 2) heeft Eneco goed laten ontwikkelen, maar qua contracten en tariefstellingen wordt je er niet echt blij van ;-)
Ik zou echt asap bij die lui weg gaan en er nooit meer bij terugkomen
Maar ik snap je punt. Maar dat geld dus zeker niet voor iedereen.
Nu zou ik deze wel willen gebruiken met abonnement, maar online staat dat je de software versie eerst moet checken (ik kan nergens ontdekken hoe) en dat ze een activatiecode opsturen als ik een abonnement afsluit (maar wederom kan ik niet ontdekken waar ik deze in moet vullen?).
Het is me wel gelukt m te verbinden met de wifi.
Echter staat er onder 'activeren bij servicecenter'.
Daarover heb ik gebeld met Eneco, die zeggen 'u kunt een abonnement afsluiten en de code invoeren daar' maar mevrouw aan de telefoon begreep niet dat ik nergens een code in kan voeren.
Haar volgende reactie was 'hij zal wel kapot zijn, als u klant wordt krijgt u voor 145 euro een nieuwe'.
Voordat ik 145 euro stuksla op een nieuwe Toon (verder werkt deze nog wel gewoon als thermostaat), zijn er nog andere zaken die ik kan proberen?
Vorige bewoners hebben m al teruggezet naar fabrieksinstellingen vlak voor de sleuteloverdracht, zelf heb ik m al meerdere malen van de muur gehad waardoor ie opnieuw opstartte.
Wat dacht je van het rooten van de Toon? Dan heb je geen abbonement nodig, en krijg je bergen
extra opties.
Aan de andere kant, als je voor 145 euro een nieuwe kan krijgen. Wellicht is dat dan een Toon 2!
Het lijkt mij stug dat Eneco nog oude Toon versies verkoopt, en dan is 145 euro een keurige deal.
Want zoals ik een aantal posts terug al schreef, een Toon 2 kost normaal 200 euro, waar dan eventueel
nog voor 75 euro iemand voor langs komt om het aan te sluiten.
Maar mocht je dat interresant vinden, check dan even of het om een toon 2 gaat.
En dan natuurlijk gelijk een maand later de Toon 2 rooten
Ik zie dit nu pas, maar dit voldoet ook:Marc_Sway schreef op donderdag 29 december 2022 @ 22:27:
Ik heb nog even een vraag, als je aan de P1 poort van de smartmeter eerst een J11 splitter hangt zoals hieronder en daarachter de P1 dongle van Homewizard en een 2e P1 module van de Toon, gaat dit dan werken?
Ik neem aan dat een standaard J11 splitter voor telefoontoepassing niet werkt omdat daar maar 2 cores (pennen) worden gebruikt, klopt dat?
[Afbeelding]
https://www.kabelshop.nl/...90990IV-i16415-t2310.html
Ik heb er eentje van AliExpress gehaald voor destijds 50 cent, doet het al jaren prima.
Edit: ow, ik geef geen garanties over HomeWizard trouwens, die gebruikt inderdaad stroom uit je P1 meter als die dat uitgeeft (vanaf bepaalde versies), maar die van mij doet dat sowieso niet en ik heb een P1 naar USB converter er nog op hangen.
[ Voor 11% gewijzigd door Metalfreak op 05-01-2023 20:33 ]
Aan mensen die me ipv mijn gebruiken: hebben jullie in het echt ook zo'n spraakgebrek?
De 145 euro was idd voor een Toon 2 en was inclusief installatie. Dat is wel een goede deal dan?ppeterr schreef op donderdag 5 januari 2023 @ 19:27:
@Aomi
Wat dacht je van het rooten van de Toon? Dan heb je geen abbonement nodig, en krijg je bergen
extra opties.
Aan de andere kant, als je voor 145 euro een nieuwe kan krijgen. Wellicht is dat dan een Toon 2!
Het lijkt mij stug dat Eneco nog oude Toon versies verkoopt, en dan is 145 euro een keurige deal.
Want zoals ik een aantal posts terug al schreef, een Toon 2 kost normaal 200 euro, waar dan eventueel
nog voor 75 euro iemand voor langs komt om het aan te sluiten.
Maar mocht je dat interresant vinden, check dan even of het om een toon 2 gaat.
En dan natuurlijk gelijk een maand later de Toon 2 rooten
En vwb dat rooten, daar ben ik niet technisch genoeg voor haha
Installatie kost normaal 75 euro. Ik heb een paar mand geleden een Toon 2 incl installatie voor 200 gekregen, dus 145 is een goede deal.Aomi schreef op donderdag 5 januari 2023 @ 22:09:
[...]
De 145 euro was idd voor een Toon 2 en was inclusief installatie. Dat is wel een goede deal dan?
En vwb dat rooten, daar ben ik niet technisch genoeg voor haha
Dank voor je reactie!Metalfreak schreef op donderdag 5 januari 2023 @ 20:31:
[...]
Ik zie dit nu pas, maar dit voldoet ook:
https://www.kabelshop.nl/...90990IV-i16415-t2310.html
Ik heb er eentje van AliExpress gehaald voor destijds 50 cent, doet het al jaren prima.
Edit: ow, ik geef geen garanties over HomeWizard trouwens, die gebruikt inderdaad stroom uit je P1 meter als die dat uitgeeft (vanaf bepaalde versies), maar die van mij doet dat sowieso niet en ik heb een P1 naar USB converter er nog op hangen.
Ik denk trouwens dat je voor het splitten van je P1 poort op je smartmeter je altijd beter een RJ12 splitter kan nemen met de 6 pinnen er in aan alle connector zijden dan een RJ11 telefoon splitter (die heeft vaak maar 4 pinnen en soms zelfs maar 2 pinnen in de connectors).
De Homewizard P1 betrekt idd zijn power van de P1-poort van de smartmeter.
https://www.amazon.nl/Rui...er&qid=1673025003&sr=8-12
[ Voor 31% gewijzigd door Marc_Sway op 06-01-2023 18:22 ]
Ongelooflijk, ik ben ruim 30 jaar klant bij Eneco geweest en heb nooit voor een TOON willen betalen. Als ik weer eens door Eneco benaderd werd voor het afnemen van een TOON + abonnement gaf ik aan dat ik hem wel wilde, maar dan kosteloos als trouwe klant. Hier zijn ze nooit op ingegaan.ppeterr schreef op zondag 1 januari 2023 @ 16:28:
....knip....
Zelf heb ik er een gratis bij een jawel "vast contract" gekregen toen ik 1.5 jaar geleden verhuisde,
abbonement een maand later opgezegd en de toon geroot.
Het laatste kwartaal van 2022 overgestapt met zowel gas (naar Greenchoice) en stroom (naar Tibber) en er hangt nu eindelijk een geroote TOON 2 aan de muur omdat ik een vervanging zocht voor onze oude Honeywell Chronoterm Modulation
EV Skoda Enyaq | cv Wallbox Pulsar Plus V6.7.36 | PV 4720WP Zuid | PIB 2 x Marstek Venus E 5.12 kWh V157.3 - CT003 V118 | Landis+Gyr E360 SMR5.0 | Tibber
//Edit; puur voor snelheid van bedienen van toon is het rooten al een "must" - toontje reageerde echt 10x sneller
[ Voor 27% gewijzigd door himlims_ op 26-01-2023 21:52 ]
Nee hoor, dat kan prima met de app Toonbot, een telegram bot die je zelf simpel kan aanmaken. Werkt perfect en snel en alle commando’s om de TOON aan te sturen kun je mooi in een overzichtelijk menu verwerken.himlims_ schreef op donderdag 26 januari 2023 @ 21:51:
Vraagje; om een toon die geroot is, op afstand te bedienen, heb ik dan altijd HA/domoticz ofzo nodig? Of zijn er 3rd party apps of "web" mogelijkheden?
//Edit; puur voor snelheid van bedienen van toon is het rooten al een "must" - toontje reageerde echt 10x sneller
![]() | ![]() |
EV Skoda Enyaq | cv Wallbox Pulsar Plus V6.7.36 | PV 4720WP Zuid | PIB 2 x Marstek Venus E 5.12 kWh V157.3 - CT003 V118 | Landis+Gyr E360 SMR5.0 | Tibber
top ga ik dat avonturenA3-D schreef op donderdag 26 januari 2023 @ 22:48:
[...]
Jazeker, dat kan met de app Toonbot, een telegram bot die je zelf simpel kan aanmaken. Werkt perfect en snel en alle commando’s om de TOON aan te sturen kun je mooi in een overzichtelijk menu verwerken.
[Afbeelding] [Afbeelding]
ik had gelezen dat er ook een webinterface/mobiele bediening was, al dan niet via ip-adres van de toon. maar wanneer ik die aanroep/ping/ssh; gebeurd er 0,0
toch kan ik appjes downloaden, ding updaten met info etc. ergens lijkt er in het netwerk, of op de toon, deze interne verbinding afgebroken te worden.
ik ga de telegram optie proberen
Die webinterface bediening is zeer beperkt en die gebruik ik eigenlijk nooit meer na even uitgeprobeerd te hebben. De telegram bot gebruik ik dagelijks meerdere malen en is erg gebruikersvriendelijk.himlims_ schreef op donderdag 26 januari 2023 @ 22:50:
[...]
top ga ik dat avonturen
ik had gelezen dat er ook een webinterface/mobiele bediening was, al dan niet via ip-adres van de toon. maar wanneer ik die aanroep/ping/ssh; gebeurd er 0,0![]()
toch kan ik appjes downloaden, ding updaten met info etc. ergens lijkt er in het netwerk, of op de toon, deze interne verbinding afgebroken te worden.
ik ga de telegram optie proberen
EV Skoda Enyaq | cv Wallbox Pulsar Plus V6.7.36 | PV 4720WP Zuid | PIB 2 x Marstek Venus E 5.12 kWh V157.3 - CT003 V118 | Landis+Gyr E360 SMR5.0 | Tibber
Er staat gewoon een app in de playstore voor de rooted Toon.himlims_ schreef op donderdag 26 januari 2023 @ 21:51:
Vraagje; om een toon die geroot is, op afstand te bedienen, heb ik dan altijd HA/domoticz ofzo nodig? Of zijn er 3rd party apps of "web" mogelijkheden?
//Edit; puur voor snelheid van bedienen van toon is het rooten al een "must" - toontje reageerde echt 10x sneller
https://play.google.com/s...ails?id=com.toonapps.toon
who put a "stop payment" on my reality check
Hier helaas niet. Hier herstart de rooted Toon 1 dagelijks en reageert erg tráááág. De HA en Telegram koppeling is dan idd erg fijn.himlims_ schreef op donderdag 26 januari 2023 @ 21:51:
//Edit; puur voor snelheid van bedienen van toon is het rooten al een "must" - toontje reageerde echt 10x sneller
[ Voor 4% gewijzigd door Ryan_ op 27-01-2023 07:15 ]
Hier hetzelfde ja, het duurt soms echt een minuut voordat het scherm aan gaat als je erop tikt. Maar helaas heb ik nog geen andere thermostaat gevonden met dezelfde features, want het stoort me wel enorm.Ryan_ schreef op vrijdag 27 januari 2023 @ 07:15:
[...]
Hier helaas niet. Hier herstart de rooted Toon 1 dagelijks en reageert erg tráááág. De HA en Telegram koppeling is dan idd erg fijn.
Snel is ook hierbij relatief, het duurt bij mij soms ook meerdere minuten voor een antwoord.A3-D schreef op donderdag 26 januari 2023 @ 22:48:
[...]
Nee hoor, dat kan prima met de app Toonbot, een telegram bot die je zelf simpel kan aanmaken. Werkt perfect en snel en alle commando’s om de TOON aan te sturen kun je mooi in een overzichtelijk menu verwerken.
[Afbeelding] [Afbeelding]
[ Voor 49% gewijzigd door Metalfreak op 27-01-2023 08:42 ]
Aan mensen die me ipv mijn gebruiken: hebben jullie in het echt ook zo'n spraakgebrek?
Dat had ik voordat ie geroot was ook last van, nu redelijk responsiveMetalfreak schreef op vrijdag 27 januari 2023 @ 08:38:
[...]
Hier hetzelfde ja, het duurt soms echt een minuut voordat het scherm aan gaat als je erop tikt. Maar helaas heb ik nog geen andere thermostaat gevonden met dezelfde features, want het stoort me wel enorm.
Geen iOS helaasDaRk PoIsOn schreef op vrijdag 27 januari 2023 @ 00:50:
[...]
Er staat gewoon een app in de playstore voor de rooted Toon.
https://play.google.com/s...ails?id=com.toonapps.toon
Dat is 'ie alleen na een reboot, maar het lijkt erop dat geheugen blijft vollopen, want ik heb ook nog altijd last van spontane reboots. Maar na die reboots (ik vermoed alleen van de GUI dan), is het niet echt sneller. Pas als ik het ding even van de muur trek en weer terug plaats is het weer opgelost.himlims_ schreef op vrijdag 27 januari 2023 @ 08:47:
[...]
Dat had ik voordat ie geroot was ook last van, nu redelijk responsive
Aan mensen die me ipv mijn gebruiken: hebben jullie in het echt ook zo'n spraakgebrek?
Idem. De 'automatische' reboot lijkt een soft reboot van de gui. Als je hem spanningsloos maakt draait hij weer een tijdje goed. Is al vanaf het begin...Metalfreak schreef op vrijdag 27 januari 2023 @ 08:49:
[...]
Dat is 'ie alleen na een reboot, maar het lijkt erop dat geheugen blijft vollopen, want ik heb ook nog altijd last van spontane reboots. Maar na die reboots (ik vermoed alleen van de GUI dan), is het niet echt sneller. Pas als ik het ding even van de muur trek en weer terug plaats is het weer opgelost.
Met veel moeite heb ik uiteindelijk gratis Toon 2 kunnen krijgen van Eneco, 'omdat we al heel lang klant zijn'.
☎ Telecommunicatie van vroeger
🚅Alles over spoor en treintjes
EV Skoda Enyaq | cv Wallbox Pulsar Plus V6.7.36 | PV 4720WP Zuid | PIB 2 x Marstek Venus E 5.12 kWh V157.3 - CT003 V118 | Landis+Gyr E360 SMR5.0 | Tibber
Volgens mij kun je op een andere plek in de menu’s een maximale instel temperatuur opgeven. Even geen tijd om het voor je te checken 😝A3-D schreef op zaterdag 28 januari 2023 @ 17:07:
Ik wilde vandaag gaan starten met waterzijdig inregelen en bemerkte dat mijn geroote TOON 2 maar tot maximaal 22 graden kan verhogen? Als ik probeer om met de + de temperatuur handmatig te verhogen, dan gaat dat niet? Iemand enig idee waar dat aan ligt?
Een zwave slimme stekker is ook een repeaterthys schreef op zaterdag 28 januari 2023 @ 09:31:
Heeft iemand misschien nog een Toon Repeater liggen die gemist kan worden? Ik heb helaas vaak dat de verbinding met de meterkast weg is en zou er erg blij mee zijn. Kan deze alleen moeilijk vinden omdat ik zelf geen contract met Eneco heb
Oh top dan ga ik dat proberen! Merci!thehog schreef op zondag 29 januari 2023 @ 07:57:
[...]
Een zwave slimme stekker is ook een repeater
De app autoReboot uit de toonstore laat de toon 3 x per week midden in de nacht een volledige reboot uitvoeren. Niet alleen de gui. Is een heel kleine app dus zal weinig extra resources extra nemen.Metalfreak schreef op vrijdag 27 januari 2023 @ 08:49:
[...]
Dat is 'ie alleen na een reboot, maar het lijkt erop dat geheugen blijft vollopen, want ik heb ook nog altijd last van spontane reboots. Maar na die reboots (ik vermoed alleen van de GUI dan), is het niet echt sneller. Pas als ik het ding even van de muur trek en weer terug plaats is het weer opgelost.
In het TSC menu onderin kun je een maximum instellen. Die zal ingesteld staan op 22 graden. 30 graden is standaard.Thomas H schreef op zaterdag 28 januari 2023 @ 18:36:
[...]
Volgens mij kun je op een andere plek in de menu’s een maximale instel temperatuur opgeven. Even geen tijd om het voor je te checken 😝
Zou niet weten wat je nog mist daaraan. Je hebt wel gevonden dat je door pagina’s kunt swipen? Ook op een windows pc.A3-D schreef op donderdag 26 januari 2023 @ 22:54:
[...]
Die webinterface bediening is zeer beperkt en die gebruik ik eigenlijk nooit meer na even uitgeprobeerd te hebben. De telegram bot gebruik ik dagelijks meerdere malen en is erg gebruikersvriendelijk.
Ik had er ook last van.Metalfreak schreef op vrijdag 27 januari 2023 @ 08:38:
[...]
Hier hetzelfde ja, het duurt soms echt een minuut voordat het scherm aan gaat als je erop tikt. Maar helaas heb ik nog geen andere thermostaat gevonden met dezelfde features, want het stoort me wel enorm.
In de Toonstore staat een appje die de Toon paar keer per week in de nacht een rebootje geeft. Bij mij heeft dat geholpen met de Toon responsive houden.
"Always remember to quick save" - Sun Tzu
Ik heb 'm geïnstalleerd, maar nog steeds heb ik gisteren uit frustratie over de traagheid het ding nog eens van de muur getrokken om te rebooten.anandus schreef op donderdag 9 februari 2023 @ 12:54:
[...]
Ik had er ook last van.
In de Toonstore staat een appje die de Toon paar keer per week in de nacht een rebootje geeft. Bij mij heeft dat geholpen met de Toon responsive houden.
Aan mensen die me ipv mijn gebruiken: hebben jullie in het echt ook zo'n spraakgebrek?
Jammer. Ik begrijp je helemaal hoor, heel irritant.Metalfreak schreef op donderdag 9 februari 2023 @ 15:11:
[...]
Ik heb 'm geïnstalleerd, maar nog steeds heb ik gisteren uit frustratie over de traagheid het ding nog eens van de muur getrokken om te rebooten.
"Always remember to quick save" - Sun Tzu
Heeft het niet met Zon op Toon te maken? Ik kan me indenken dat die ook een bak aan data verzamelt, en aggregeert met het gevolg dat die 512MB erg aan de krappe kant is. Bij mij zijn toen de problemen met un-rooted Toon 1 begonnen. Bij Eneco konden ze toen wel op afstand een clean-up uitvoeren (ik vermoed dat die data aggregeert ofzo), maar uiteindelijk werd hij na verloop van tijd toch trager dat we maar Toon 2 hebben gekregen. We hebben gewoon tegen Eneco gezegd dat Toon erg vaak traag was. Uiteindelijk kwamen hun met Toon 2 aanzetten nadat er twee keer een monteur (uiteraard tevergeefs) langskwam.thehog schreef op donderdag 9 februari 2023 @ 15:26:
Ik heb het vermoedden dat de interne flash geheugen van de Toon1 aan het eind van levensduur komt en daardoor steeds trager wordt bij iedereen. Ook met geen extra apps er op is de toon1 soms niet meer vooruit te branden.
Ook deze is heel af en toe traag, maar een reboot helpt dan.
[ Voor 5% gewijzigd door AW_Bos op 09-02-2023 15:56 ]
☎ Telecommunicatie van vroeger
🚅Alles over spoor en treintjes
/f/image/o3YJFxGE9jme1qjTMryqzTuf.png?f=fotoalbum_large)
/f/image/ZAVKqKeaDxOtwtBD5U1RVbuU.png?f=fotoalbum_large)
/f/image/R2ed4LBYNBV5naz75iAgpPVP.png?f=fotoalbum_large)
:strip_exif()/f/image/2o0aGzlhdIz65fVNwRUvezAw.jpg?f=fotoalbum_large)
:no_upscale():strip_icc():fill(white):strip_exif()/f/image/SoJJNVFYB3ILrbfiU4Y4IZjv.jpg?f=user_large)
:strip_exif()/f/image/Pcf7TAtrVAgyyAKFryBrs1SY.jpg?f=fotoalbum_large)
:no_upscale():strip_icc():fill(white):strip_exif()/f/image/3Ywozq4R1GBEUgZ4HkFsiT2u.jpg?f=user_large)
/f/image/bA9rWTiMsnzFa2q1FAO5DgrB.png?f=fotoalbum_tile)
/f/image/GDEQ2r1fDrrClXEqev01bq05.png?f=fotoalbum_tile)