Ervaringen met onbalanshandel door Balans Batterij & Energie

Pagina: 1 ... 100 ... 118 Laatste
Acties:

  • paQ
  • Registratie: Augustus 2001
  • Laatst online: 00:21
Ersus schreef op woensdag 8 april 2026 @ 17:20:
[...]


Prachtig die mooie Dashboards en Hacs plug-in probeersels.

Met HA stoot ik toch altijd weer op ‘hangers’ wat betreft schakelingen voor Tuya en Shelly en Unifi Protect. Een herstart om de zoveel tijd altijd weer nodig.
Ja dit is nog wel erg beta hoor.

veel slikt ie niet, gewijzigde historie blijft achter in de code zie ik soms, en die kruisverbinding van mijn EV lader terug naar boven slikt ie in zijn geheel niet. "unknown error"
in ander nieuws: zo'n export van 9 min kost 100Wh aan verlies ( @Tony71 )

[ Voor 7% gewijzigd door paQ op 08-04-2026 17:22 ]

Ik doe niet aan bijgeloof. Dat brengt ongeluk.


  • Source90
  • Registratie: December 2008
  • Laatst online: 02:03
Hoop dat Be/BS in de toekomst ook met een degelijke app komt, zoals nagenoeg alle energiemaatschappijen. Waarmee in een enkel overzicht de totale kosten/baten te zien zijn zonder zelf goochelen.

  • ibak
  • Registratie: Augustus 2025
  • Laatst online: 21:57
bumble_bee schreef op woensdag 8 april 2026 @ 17:18:
[...]

Wat ik niet helemaal snap aan dit verhaal, maar dat zal misschien nog verduidelijkt worden..
  • Maakt dit het systeem niet rigide? Want je moet dus in een jaar (of maand? dag? week?) exact evenveel leveren aan de aFRR markt als je ervan afneemt. Dus dan moeten ze een of ander algoritme tikken om een restsaldo aan het einde van een periode zo goedkoop mogelijk weg te werken middels import of export, en hopen dat de markt meezit?
  • Bovendien gaat de uitleg voorbij aan het feit dat je niet (of minder..) je PV kan exporteren op het moment dat er een aFRR activatie is. Dus dan kunnen we alleen hopen dat de 'marktprijs' die je dan gekregen had voor je PV, minder was dan wat je verdient met 30% van de winst van een (gemiddelde over x periode) aFRR activatie?
Nee het deel aFFR was beschreven dat ze stroom van ons uitlenen en we zonder btw weer terug kregen op een verschoven moment, of andersom van Tennet lenen.
Als je batterij te vol of te leeg is voor deelname dan mis je op dat moment de aFRR inkomsten.
Dat is ook waarom ik mogelijk nog een extra module overweeg omdat me netjes is verteld dat dit bij mij met 50 kw max opbrengst af en toe het geval zal zijn.
Dat kan centenwerk zijn die nooit uit kan denken we nu, afwachten...

  • ibak
  • Registratie: Augustus 2025
  • Laatst online: 21:57
Tony71 schreef op woensdag 8 april 2026 @ 15:04:
[...]


De Valstrik van de "Grote Batterij" na het Salderen
Wie nu een systeem koopt dat puur is afgestemd op de handel (bijv. 15 kW omvormer met 45 kWh accu), loopt tegen drie grote problemen aan zodra de salderingsregeling verdwijnt:
1. Het "Sluipverbruik" van de Reus (Stand-by verlies)
Een grote omvormer van 10 of 15 kW is als een vrachtwagenmotor: hij heeft veel energie nodig om alleen al aan te staan. De elektronica en het koelsysteem verbruiken vaak tussen de 50 en 300 Watt, 24 uur per dag.

In de winter, als je zonnepanelen bijna niets opwekken, trekt die omvormer je kostbare opgewekte stroom (of dure stroom van het net) weg, puur om zichzelf draaiende te houden.

2. De "Rietje-efficiëntie" (Deellast-verlies)
Een omvormer van 15 kW is gemaakt om 15.000 Watt te verwerken. Als jij 's avonds op de bank zit en je huis verbruikt maar 300 Watt (lampen, tv, koelkast), dan moet die grote machine op een extreem laag pitje draaien.
Het gevolg: Bij zo'n lage belasting keldert de efficiëntie. Je verliest dan tot wel 30% tot 45% van de stroom tijdens het omzetten van de batterij naar je stopcontact. Je gooit dus bijna de helft van je eigen opgewekte stroom weg als warmte.

3. De Winter-Kater (Geen saldering meer)
Nu denken veel mensen: "Wat maakt die 30% verlies uit? In de zomer heb ik toch stroom zat!" Dat klopt, maar na het stoppen van het salderen kun je die zomer-overschotten niet meer wegstrepen tegen je winter-verbruik.
In de winter telt elke Watt. Als je dan een systeem hebt dat door zijn eigen grootte enorm inefficiënt is, betaal je de hoofdprijs. Je accu is dan geen besparing, maar een extra stroomverbruiker in je huis.

Samenvattend: Het "Vrachtwagen-effect"
Een batterijsysteem voor onbalanshandel kopen voor je woning is alsof je een vrachtwagen koopt om alleen je wekelijkse boodschappen te doen. Ja, je kunt er veel in meenemen (handelen), maar de brandstofkosten (energieverliezen) zijn zo hoog dat het onbetaalbaar wordt zodra je de vrachtwagen niet meer voor commercieel transport kunt gebruiken.

Mijn advies aan deze groep: Kijk niet alleen naar de winst van nu, maar reken ook uit wat het systeem je per dag kost aan eigen verbruik als de handelsmarkt verzadigd raakt.
Duimpje van mij bij je bericht Tony71.
Heb je besloten bij Tibber te blijven en straks geen eigen stroom op te gaan slaan maar te blijven terugleveren?
Of is je onderbouwing alleen voor het bewustzijn dat het ook een paar minpunten heeft tegenover eigen stroom savonds, goedkoop in de winter inkopen en aFRR inkomsten?
Ik zie bv in de afgelopen winter heel mooi de zon die niet gebruikt wordt worden opgeslagen en aangevuld worden met deels negatiefgeprijsde stroom voor de warmtepomp en overig verbruik savonds en 'snachts.
Verliezen zullen er zeker zijn maar ik ben er blij mee!
Benieuwd naar je keuze wat je gaat doen (als salderen over is) als het wat anders is of gaat zijn als meedoen met Balans!

[ Voor 4% gewijzigd door ibak op 08-04-2026 18:33 ]


  • PisPix
  • Registratie: Oktober 2003
  • Laatst online: 22:17
Get!em schreef op woensdag 8 april 2026 @ 09:49:
Uitleg: in balans energie dashboard worden positief genoteerde bedragen aan je uitgekeerd (voordeel) en negatieve zijn bijbetalen.

In balans stroom zijn negatieve bedragen juist geld ontvangen en positieve bedragen betalen.
Ik heb de afgelopen maanden nog niets ontvangen terwijl elke maand wel in de plus staat. Komt dat nog? Er wordt elke maand een zelfde bedrag geïncasseerd.

  • paQ
  • Registratie: Augustus 2001
  • Laatst online: 00:21
PisPix schreef op woensdag 8 april 2026 @ 18:27:
[...]


Ik heb de afgelopen maanden nog niets ontvangen terwijl elke maand wel in de plus staat. Komt dat nog? Er wordt elke maand een zelfde bedrag geïncasseerd.
Na 12 maanden krijg je de afrekening.

Ik doe niet aan bijgeloof. Dat brengt ongeluk.


  • The Legend
  • Registratie: Mei 2000
  • Laatst online: 23:37

The Legend

*Plop*

paQ schreef op woensdag 8 april 2026 @ 18:36:
[...]

Na 12 maanden krijg je de afrekening.
Nee dat is niet de bedoeling, en ook niet wat ze zelf in hun overeenkomst hebben gezet. We zouden maandelijks uitbetaling van het BE deel krijgen. Don gaf in het begin aan dat daar een vertraging van 2 maanden in zou zitten, omdat er nog dingen zouden kunnen wijzigen (geen idee wat dan, als de verrekenprijs is bepaald). Maar ook daarna is nog niets uitbetaald. De laatste keer dat ik er naar vroeg was de uitleg dat het tegelijk met aFRR zou starten, maar dat lijkt me eerlijk gezegd weinig relevant. Ik zou dus wel willen weten wanneer we de opbrengst krijgen uitbetaald.

Nu ik erover nadenk zullen ze zelf vermoedelijk ook hebben gezeten met de 70/30 verdeling die volgens de overeenkomst ook van toepassing is op de passieve onbalanshandel. Dat zou dus betekenen dat de opbrengst uit ons Dashboard ineens een heul stuk lager zou zijn geweest. Daar die 30% van uitbetalen had waarschijnlijk een shitstorm opgeleverd waar ze ook geen trek in hadden. Nu ze duidelijk hebben gemaakt dat ze 100% gaan uitbetalen staat niks er meer aan in de weg om dat met de eerstvolgende factuur met terugwerkende te doen. Enige probleem is dat het dashboard nog steeds incompleet is. Bij mij ontbreekt bv. nog steeds 2 t/m 9 januari (dus inclusief die 20 euro van 2 januari).

[ Voor 32% gewijzigd door The Legend op 08-04-2026 19:45 ]

Ik ben toch malle pietje niet!


  • Tony71
  • Registratie: Februari 2021
  • Laatst online: 01-05 07:44
ibak schreef op woensdag 8 april 2026 @ 18:23:
[...]

Duimpje van mij bij je bericht Tony71.
Heb je besloten bij Tibber te blijven en straks geen eigen stroom op te gaan slaan maar te blijven terugleveren?
Of is je onderbouwing alleen voor het bewustzijn dat het ook een paar minpunten heeft tegenover eigen stroom savonds, goedkoop in de winter inkopen en aFRR inkomsten?
Ik zie bv in de afgelopen winter heel mooi de zon die niet gebruikt wordt worden opgeslagen en aangevuld worden met deels negatiefgeprijsde stroom voor de warmtepomp en overig verbruik savonds en 'snachts.
Verliezen zullen er zeker zijn maar ik ben er blij mee!
Benieuwd naar je keuze wat je gaat doen (als salderen over is) als het wat anders is of gaat zijn als meedoen met Balans!
Ik kom hier later bij je op terug. Er is wel een maniertje nml.

  • brammmmmm
  • Registratie: September 2024
  • Laatst online: 22:44
The Legend schreef op woensdag 8 april 2026 @ 19:41:
[...]


Nee dat is niet de bedoeling, en ook niet wat ze zelf in hun overeenkomst hebben gezet. We zouden maandelijks uitbetaling van het BE deel krijgen. Don gaf in het begin aan dat daar een vertraging van 2 maanden in zou zitten, omdat er nog dingen zouden kunnen wijzigen (geen idee wat dan, als de verrekenprijs is bepaald). Maar ook daarna is nog niets uitbetaald. De laatste keer dat ik er naar vroeg was de uitleg dat het tegelijk met aFRR zou starten, maar dat lijkt me eerlijk gezegd weinig relevant. Ik zou dus wel willen weten wanneer we de opbrengst krijgen uitbetaald.

Nu ik erover nadenk zullen ze zelf vermoedelijk ook hebben gezeten met de 70/30 verdeling die volgens de overeenkomst ook van toepassing is op de passieve onbalanshandel. Dat zou dus betekenen dat de opbrengst uit ons Dashboard ineens een heul stuk lager zou zijn geweest. Daar die 30% van uitbetalen had waarschijnlijk een shitstorm opgeleverd waar ze ook geen trek in hadden. Nu ze duidelijk hebben gemaakt dat ze 100% gaan uitbetalen staat niks er meer aan in de weg om dat met de eerstvolgende factuur met terugwerkende te doen. Enige probleem is dat het dashboard nog steeds incompleet is. Bij mij ontbreekt bv. nog steeds 2 t/m 9 januari (dus inclusief die 20 euro van 2 januari).
Als je het goed bekijkt hebben we naast wat passieve onbalans opbrengsten behoorlijk wat day ahead kosten. Onbalansopbrengsten deels inhouden zou ook niet redelijk zijn.
Wél ben ik blij met eindelijk een update van Don, ik was eigenlijk het vertrouwen in BE kwijtgeraakt..

  • Puppetmaster
  • Registratie: December 2001
  • Laatst online: 23:30
Brent schreef op woensdag 8 april 2026 @ 13:30:
[...]
Is me indertijd (de PV tijd) niet geadviseerd, om weer snel uit de KOR te gaan omdat het iets 'permanents' zou hebben. Maar soit, ik zie dat sommigen het oplossen door het energiecontract en de aanschaf op naam van een/de andere huisgenoot te zetten. Dat kan natuurlijk ook.
Ja, bij nader inzien was dat misschien handiger geweest. ;)

Maar de KOR is idd iets blijvends.
Toen de BTW op zonnepanelen verviel, verviel in de basis nog niet de plicht BTW af te dragen op geleverde stroom.
Ze hebben er wel een drempelwaarde ingezet om de grotere leveranciers te scheiden van de meeste huishoudens: 15 kWp

Als je een PV installatie hebt die groter is dan 15 kWp ben je nog steeds BTW plichtig en zou je de KOR kunnen overwegen om daar onderuit te komen.
Ook over de verhandelde energie van je thuisaccu ben je BTW plichtig.

Omdat je/ik pas per 1-1-28 weer in de KOR kan, moet ik een jaar en 3 kwartalen BTW afdragen.
Dan is het niet handig als BE na 12 mnd pas de rekening opmaakt?
Don heeft me iig toegezegd dat uit hun overzicht duidelijk zou zijn waarover de BTW afgedragen moet worden, dus daar vertrouw ik dan maar op. :)

It seems that males are allowed to exist after all, because they help females get rid of deleterious mutations...


  • Wolly
  • Registratie: Januari 2001
  • Niet online
Puppetmaster schreef op woensdag 8 april 2026 @ 21:31:
[...]
Don heeft me iig toegezegd dat uit hun overzicht duidelijk zou zijn waarover de BTW afgedragen moet worden, dus daar vertrouw ik dan maar op. :)
|:(

In dit topic zijn best veel posts geweest om te bepalen hoe en waarover de BTW moest worden berekend. De overzichten die BE op het dashboard presenteert zijn hiervoor ruim onvoldoende, iedereen geeft nu een eigen draai aan de cijfertjes.

Dus dat er een duidelijk overzicht is bestrijd ik met klem.

  • Sportmind
  • Registratie: Juni 2019
  • Laatst online: 21:28
QuarkuS schreef op woensdag 8 april 2026 @ 15:10:
[...]

De quote is iets langer. "Flexibiliteitsdiensten zijn... elke vorm van (ont)laden... *waarmee Flex-operator opbrengsten tracht te realiseren*".
Dat vereist een duidelijk doel van dat (ont)laden, namelijk het realiseren van opbrengst. Dat moet dus intentioneel zijn.
Als mijn zonnestroom op het net gedumpt wordt omdat de batterij vol is en ik m'n PV niet terug kan regelen, dan vind ik het wat vergezocht om te zeggen dat de actor hier Flex-operator is, en dat die daarmee het doel heeft om opbrengsten te realiseren.
Snap ik en ik ben het ook met je eens, maar als er een paar cent voor betaald wordt is dat ook opbrengst. Ik vrees dat wij als gebruiker geen zeggenschap hebben over wanneer een opbrengst goed genoeg is om het te verkopen. Als er expres tegen negatieve prijzen wordt ontladen is dat geen intentie om een opbrengst te realiseren, maar zodra er bij wijze van spreken iets voor wordt betaald is dat sec gezien opbrengst (ook al heb je wellicht te maken met 2 cent handling fee). Ik denk dat dat de strekking van de omschrijving is, maar ik ben geen jurist.

Gasloze vrijstaande woning (A++++), Ecoforest EcoGeo Basic WP, Bodembron, BV 300 L, Duco Energy Premium WTW (2 zones, CO2 gestuurd), 13000 Wp zonnepanelen (4860 Wp ONO, 8140 Wp WZW), Nissan Leaf 2.0, Zappi V2.1, Balans energie 48,2 kWh thuisaccu


  • Puppetmaster
  • Registratie: December 2001
  • Laatst online: 23:30
Je hebt twee delen van de BTW.
Eén is het terugbetalen ivm privégebruik. Ik hoop dat tegen de tijd dat ik instap (eind juni) aFRR actief is en privégebruik laag is (10%)?
Dan is er nog BTW afdracht over de handel. Daarvan hoop ik toch echt dat de staatjes van BE/BS daar inzicht in geven… 😬

It seems that males are allowed to exist after all, because they help females get rid of deleterious mutations...


  • Tao
  • Registratie: Mei 2000
  • Laatst online: 30-04 10:04

Tao

DPC DE_KOMETEN

Puppetmaster schreef op woensdag 8 april 2026 @ 21:57:
Je hebt twee deken van de BTW.
Eén is het terugbetalen ivm privégebruik. Ik hoop dat tegen de tijd dat ik instap (eind juni) aFRR actief is en privégebruik laag is (10%)?
Dan is er nog BTW afdracht over de handel. Daarvan hoop ik toch echt dat de staatjes van BE/BS daar inzicht in geven… 😬
Ik raad je aan niet per kwartaal maar per jaar aangifte te doen.
Dan heb je maar 2 aangiftes te verzorgen. Met afstemming BE kan dat wellicht gelijklopen met hun jaarafrekening.
Daar moet verplicht alles op vermeld worden (dal, normaal, BTW, in-/verkoop en verhandelen), plus import/export (privégebruik vs verhandelen). Dat is al een aardige opgave. Moet je denk ik niet 7 kwartalen willen doen...

Wat ik op de huidige staatjes zie, is ten enenmale onvoldoende voor de fiscus. Te veel ongespecificeerd c.q. pluri interpretabel (m.n. prive versus handelen). Maar wellicht verbetert BE dat nog in de loop van dit jaar?

Diablo3


  • zunrob
  • Registratie: April 2009
  • Laatst online: 01:14
Ik heb de Belastingdienst nog gebeld. Voor diegenen die eind vorig jaar al geïnstalleerd hebben en per 1 april de KOR in gaan: ook over Q1 moet je een normale BTW aangifte doen. Geen nul-aangifte. Waarom die medewerker begin dit jaar anders zei weet ik niet. Als iemand zich geroepen voelt om dat nog te checken hoor ik dat graag.

  • paQ
  • Registratie: Augustus 2001
  • Laatst online: 00:21
Nou, kom maar door allemaal met die rode cijfers van eergister.

Ik doe niet aan bijgeloof. Dat brengt ongeluk.


  • Get!em
  • Registratie: Maart 2004
  • Niet online

Get!em

Oh die ja!

paQ schreef op donderdag 9 april 2026 @ 09:16:
Nou, kom maar door allemaal met die rode cijfers van eergister.
Je doelt op 7 april?

BS : -€6,55 (negatief is ontvangen)

BE: -€2,51 (negatief is bijbetalen)

Netto dus €4 verdiend.

  • boekhour
  • Registratie: September 2003
  • Laatst online: 01-05 11:05
ROOD!!
Afbeeldingslocatie: https://tweakers.net/i/Ea5PKooSxnuHzIQjRFjjuNDuojk=/800x/filters:strip_exif()/f/image/oe5z1fdFW8FFK0AcXnmZPnMa.png?f=fotoalbum_large

  • paQ
  • Registratie: Augustus 2001
  • Laatst online: 00:21
Yep... en 8 april zal er ook zo uit gaan zien verwacht ik.
Er wordt natuurlijk onder Epex prijs verkocht, dus het netto resultaat valt niet perse de goeie kant op helaas.
Deze dagen zou het relatief makkelijk te verdienen zijn op dynamische tarieven.
7 april had het met gemak 9 euro kunnen zijn en gisteren 13.
In plaats daarvan wordt het denk ik 4 en 6 ofzo.
Netto dus €4 verdiend.
ja, en dan nog iets van 5~6kWh verlies eraf ;)

Ik doe niet aan bijgeloof. Dat brengt ongeluk.


  • ecn1985
  • Registratie: December 2018
  • Laatst online: 22:32
Ook de kosten van balans stroom portal meerekenen.

- portal: 2,76 ontvangen
- dashboard 0,31 betalen
totaal 2,45 ontvangen

Pana WH-MDC09J3E5 | 32 x 400wp Risen Solar | Byd Atto 3 | Balans energie 48,2kWh batterij


  • paQ
  • Registratie: Augustus 2001
  • Laatst online: 00:21
ecn1985 schreef op donderdag 9 april 2026 @ 09:27:
[...]


Ook de kosten van balans stroom portal meerekenen.

- portal: 2,76 ontvangen
- dashboard 0,31 betalen
totaal 2,45 ontvangen
Maar dan ben je (voor het leeuwendeel) een gebruiker geweest, en geen terugleveraar.

[ Voor 3% gewijzigd door paQ op 09-04-2026 09:29 ]

Ik doe niet aan bijgeloof. Dat brengt ongeluk.


  • ecn1985
  • Registratie: December 2018
  • Laatst online: 22:32
paQ schreef op donderdag 9 april 2026 @ 09:29:
[...]

Maar dan ben je (voor het leeuwendeel) een gebruiker geweest, en geen terugleveraar.
Afbeeldingslocatie: https://tweakers.net/i/eJmSsIUOCylumHOoU2DyjGCVLRc=/fit-in/4000x4000/filters:no_upscale():strip_exif()/f/image/KC46QZK0lbIy86ZlovbYdErI.png?f=user_large

Meer geleverd als afgenomen. Is bij jou de dag negatief qua kosten (bijbetalen?)

[ Voor 13% gewijzigd door ecn1985 op 09-04-2026 09:34 ]

Pana WH-MDC09J3E5 | 32 x 400wp Risen Solar | Byd Atto 3 | Balans energie 48,2kWh batterij


  • paQ
  • Registratie: Augustus 2001
  • Laatst online: 00:21
ecn1985 schreef op donderdag 9 april 2026 @ 09:31:
[...]


[Afbeelding]

Meer geleverd als afgenomen. Is bij jou de dag negatief qua kosten (bijbetalen?)
Je hebt 20 kWh ingekocht, en daaruit vloeit je positieve resultaat denk ik.

Afbeeldingslocatie: https://tweakers.net/i/jFXX7L5CvOns8Cz4gemGlGUik8Y=/800x/filters:strip_exif()/f/image/C2Bj9976cYla1KRDteTSGH8D.png?f=fotoalbum_large

Bij 0 import kun je alleen maar 'verliezen' :+ (Gisteren idem)

Ik doe niet aan bijgeloof. Dat brengt ongeluk.


  • ecn1985
  • Registratie: December 2018
  • Laatst online: 22:32
paQ schreef op donderdag 9 april 2026 @ 09:53:
[...]

Je hebt 20 kWh ingekocht, en daaruit vloeit je positieve resultaat denk ik.

[Afbeelding]

Bij 0 import kun je alleen maar 'verliezen' :+ (Gisteren idem)
Wat zijn de kosten van het dashboard bij jou op 7 april?

Pana WH-MDC09J3E5 | 32 x 400wp Risen Solar | Byd Atto 3 | Balans energie 48,2kWh batterij


  • paQ
  • Registratie: Augustus 2001
  • Laatst online: 00:21
ecn1985 schreef op donderdag 9 april 2026 @ 10:02:
[...]


Wat zijn de kosten van het dashboard bij jou op 7 april?
Afbeeldingslocatie: https://tweakers.net/i/IWq-QQwCf0SmjvXUPBCLoBjRAYg=/800x/filters:strip_exif()/f/image/skDy6NAwy2nCNBquvAsTmBOL.png?f=fotoalbum_large

We hebben grofweg hetzelfde netto resultaat, en ws grofweg hetzelfde verbruik. Met het verschil dat je de stroom in de nacht hebt staan inkopen die je ws de avond ervoor hebt verkocht.

Er zijn bij jou dus meer acties, met dezelfde uiteindelijke uitkomst.

Ik doe niet aan bijgeloof. Dat brengt ongeluk.


  • Moby
  • Registratie: November 2003
  • Niet online

Moby

Iets te zeggen? Nou en!

Balans energie € -4,17 en Balans stroom € -3,176. Euro verlies dus voor de 7e.

[ Voor 9% gewijzigd door Moby op 09-04-2026 10:14 ]

Kink FM radio player. Doet aan ultracrepidarianisme


  • blue eyes
  • Registratie: April 2000
  • Laatst online: 21:49
-3,736 te ontvangen uit Balans portaal, en klant dashboard 0,95 bijbetalen.

Per saldo iets van 2,75 te ontvangen.

14 kWh afgenomen, 34 kWh geleverd.

Alpha Innotec WP aardwarmte / 19230 WP Sunpower MAX 3 (32 / SMA - 18 / Enphase) 80 kWh BE batterij / vrijstaand huis gasloos / EV 40k per jaar


  • paQ
  • Registratie: Augustus 2001
  • Laatst online: 00:21
Ik hoop dat het nieuwe team bij BE snel wat ineen zet, want op de EPEX markt is het best lekker geld verdienen momenteel. Veel spread (20~30 cent) elke dag, veel opwek elke dag.

Ik doe niet aan bijgeloof. Dat brengt ongeluk.


  • ecn1985
  • Registratie: December 2018
  • Laatst online: 22:32
paQ schreef op donderdag 9 april 2026 @ 10:05:
[...]

[Afbeelding]

We hebben grofweg hetzelfde netto resultaat, en ws grofweg hetzelfde verbruik. Met het verschil dat je de stroom in de nacht hebt staan inkopen die je ws de avond ervoor hebt verkocht.

Er zijn bij jou dus meer acties, met dezelfde uiteindelijke uitkomst.
Mijn soc was onder de 35% gezakt (export voorgaande avond) dat heeft waarschijnlijk gezorgd voor inkoop tot 50%soc aan het begin van de nacht.

Pana WH-MDC09J3E5 | 32 x 400wp Risen Solar | Byd Atto 3 | Balans energie 48,2kWh batterij


  • Wolly
  • Registratie: Januari 2001
  • Niet online
paQ schreef op donderdag 9 april 2026 @ 10:21:
Ik hoop dat het nieuwe team bij BE snel wat ineen zet, want op de EPEX markt is het best lekker geld verdienen momenteel. Veel spread (20~30 cent) elke dag, veel opwek elke dag.
Ik hoop het ook, genoeg tijd verspild aan het wachten op aFFR.

  • paQ
  • Registratie: Augustus 2001
  • Laatst online: 00:21
ecn1985 schreef op donderdag 9 april 2026 @ 10:22:
[...]


Mijn soc was onder de 35% gezakt (export voorgaande avond) dat heeft waarschijnlijk gezorgd voor inkoop tot 50%soc aan het begin van de nacht.
Ja precies, en als zich dat elke dag herhaalt verdien je close to nothing.
Plus onnodige belasting van het systeem, waardoor je losses ook weer oplopen enz.

ja ja.. ik weet het allemaal wel... pilot enzo... Maar dit is gewoon zonde van de letterlijk verspilde energie.


edit:
Net even vlug zitten rekenen. Als ik de EV zou zonneladen, dan zou dat netto voor ca 5 cent per kWh (incl EB en BTW) hebben gekund als ik het afzet tegen het resultaat van 7 april.

[ Voor 15% gewijzigd door paQ op 09-04-2026 10:33 ]

Ik doe niet aan bijgeloof. Dat brengt ongeluk.


  • deejeebv
  • Registratie: Juni 2008
  • Laatst online: 21:30
Hier zojuist geladen uit het net tegen onbalansprijs van 4.6 ct bij een SOC van 33%. Waarom?

  • Wolly
  • Registratie: Januari 2001
  • Niet online
Waarom laden we niet structureel meer op momenten dat de EPEX-prijs laag is?
Dat lijkt logisch, maar in de praktijk is dat vaak niet de beste keuze.

De EPEX day-ahead markt sluit rond 12:00 voor de periode 00:00 – 24:00 van de volgende dag. Op dat moment leg je laadmomenten vast zonder dat je op dat moment weet wat de uiteindelijke uurprijzen exact gaan worden. De daadwerkelijke EPEX-prijs wordt namelijk pas achteraf bepaald en gepubliceerd.

Dat betekent dat je laadbeslissingen tot wel 35 uur van tevoren moet maken, terwijl onze ervaring is dat binnen die 35 uur bijna altijd meerdere goedkopere laadmomenten voorbij komen, met name via onbalans. Als we de batterij dan al vroeg volzetten op basis van day-ahead aannames, is er later geen ruimte meer om daar gebruik van te maken.
Bron 14 januari
Waar zijn de resultaten?
Deze opmerking zie ik vaker terugkomen.
We zijn nog niet begonnen met aFRR of actief handelen.
Wat we nu doen:
goedkoop inkopen
alleen terugleveren bij extreme prijsniveaus of te volle SOC
Dat is bewust. We steken geen tijd en capaciteit in tijdelijke optimalisaties die straks compleet irrelevant zijn zodra aFRR live staat. Het zou onlogisch zijn om nu alles te finetunen voor een tussenfase die over enkele weken fundamenteel verandert.

Zodra we officieel gaan beginnen met ons handelsplatform zullen we een bericht uitsturen en kan je ons gaan vergelijken met onze concurrenten.
Bron 24 februari
Het oorspronkelijke plan was om te wachten met fulltime handel tot we officieel BSP waren en aFRR konden leveren. Het idee daarachter was simpel: geen tijd verspillen aan tussenfases. Door de vertraging bij TenneT gaan we daar niet meer op wachten.

Het team is inmiddels uitgebreid en we hebben nu de capaciteit om dit parallel op te zetten. We gaan daarom binnen afzienbare tijd starten met volledige onbalanshandel, epex day ahead en intra day

Zodra de BSP-registratie rond is, breiden we dit direct uit met aFRR en andere flexibiliteitsdiensten.
Bron 8 april

Als ik zo deze posts lees van Don is het niet een kwestie van de EPEX handel 'aan zetten'. In een tijdsbestek van 3 maanden is het van ´EPEX day/ahead handel is niet de beste keuze´ naar ´we gaan starten met volledige onbalanshandel, epex day-ahead en intra day´.

Met intra day waren ze al begonnen te ontwikkelen en zou opgeleverd worden in Q2. Epex day/ahead kent nog steeds dezelfde uitdagingen die in de 1e post zijn genoemd: 35 uur vantevoren beperkt de flexibiliteit op de onbalansmarkt.

  • KoningSlakkie
  • Registratie: November 2015
  • Laatst online: 01:43
Tony71 schreef op woensdag 8 april 2026 @ 15:04:
[...]


De Valstrik van de "Grote Batterij" na het Salderen
Wie nu een systeem koopt dat puur is afgestemd op de handel (bijv. 15 kW omvormer met 45 kWh accu), loopt tegen drie grote problemen aan zodra de salderingsregeling verdwijnt:
1. Het "Sluipverbruik" van de Reus (Stand-by verlies)
Een grote omvormer van 10 of 15 kW is als een vrachtwagenmotor: hij heeft veel energie nodig om alleen al aan te staan. De elektronica en het koelsysteem verbruiken vaak tussen de 50 en 300 Watt, 24 uur per dag.

In de winter, als je zonnepanelen bijna niets opwekken, trekt die omvormer je kostbare opgewekte stroom (of dure stroom van het net) weg, puur om zichzelf draaiende te houden.

2. De "Rietje-efficiëntie" (Deellast-verlies)
Een omvormer van 15 kW is gemaakt om 15.000 Watt te verwerken. Als jij 's avonds op de bank zit en je huis verbruikt maar 300 Watt (lampen, tv, koelkast), dan moet die grote machine op een extreem laag pitje draaien.
Het gevolg: Bij zo'n lage belasting keldert de efficiëntie. Je verliest dan tot wel 30% tot 45% van de stroom tijdens het omzetten van de batterij naar je stopcontact. Je gooit dus bijna de helft van je eigen opgewekte stroom weg als warmte.

3. De Winter-Kater (Geen saldering meer)
Nu denken veel mensen: "Wat maakt die 30% verlies uit? In de zomer heb ik toch stroom zat!" Dat klopt, maar na het stoppen van het salderen kun je die zomer-overschotten niet meer wegstrepen tegen je winter-verbruik.
In de winter telt elke Watt. Als je dan een systeem hebt dat door zijn eigen grootte enorm inefficiënt is, betaal je de hoofdprijs. Je accu is dan geen besparing, maar een extra stroomverbruiker in je huis.

Samenvattend: Het "Vrachtwagen-effect"
Een batterijsysteem voor onbalanshandel kopen voor je woning is alsof je een vrachtwagen koopt om alleen je wekelijkse boodschappen te doen. Ja, je kunt er veel in meenemen (handelen), maar de brandstofkosten (energieverliezen) zijn zo hoog dat het onbetaalbaar wordt zodra je de vrachtwagen niet meer voor commercieel transport kunt gebruiken.

Mijn advies aan deze groep: Kijk niet alleen naar de winst van nu, maar reken ook uit wat het systeem je per dag kost aan eigen verbruik als de handelsmarkt verzadigd raakt.
Ik wou nog heel graag reageren, een beetje algemene thuisaccu topic maar nog steeds relevant.

Ik snap je vergelijking met de vrachtwagen, maar ik gebruik de vrachtwagen niet alleen om boodschappen te doen maar ook om vaak een zeecontainer te verplaatsen.

Ik gebruik de 12kW namelijk niet alleen om in de avond 300 W tv te kijken met paar lampjes. In mijn ogen hoort zo een systeem ook bij een verbruikersprofiel met serieuze verbruikers, zoals een EV evt warmtepomp. Anders neem je IMO te veel risico en zou ik eerder naar een stekkerbatterij kijken.

Wat betreft de verliezen:
je moet niet alleen naar percentages kijken, maar juist naar het absolute verbruik.
Bij mij staat het systeem het grootste deel van de tijd te draaien rond de ~120 W standby. Dat idd flinke overhead.

De round-trip efficiency zit rond de ~85%, en absoluut gezien had ik ongeveer 200 kWh aan verlies per maand. Dat is idd veel, is ongeveer het maandverbruik van een gemiddeld huishouden dat op gas verwarmt en kookt.

Over de onbalansmarkt:
Ja de grote pieken gaan wel voorbij vanwege inzet van batterijsystemen. Ik neem zelf de gok dat er de komende 10+ jaar nog voldoende onbalans blijft bestaan. Vooral door:
  • verdere elektrificatie van de maatschappij
  • groei van wind (en in mindere mate zon)
  • achterblijvende en dure netverzwaring
  • Rigide maatschappij en legacy industrie (daar werk ik ook)
De maatschappij en industrie is rigide qua techniek en qua mentaliteit, de fabriek staat stil rond 12:00 uur om te lunchen. Mensen hebben een vaste ritme, standaard pieken rond 9 uur en 18-19 uur. Je hebt veel legacy industrie die ook niet zomaar gaat veranderen omdat mensen toch vaak duurder zijn dan de energie die ze verbruiken. Paar MWh’tjes meer of minder maakt ze geen zak uit.

Over die overkill van 12 kW
Voor mij is dat geen overkill. Ik vind het erg fijn dat ik 12 kW beschikbaar heb om EV te laden en het huis te voeden. Ik zou echt niet kleiner willen. In het geval als ik over een paar jaar stop met onbalans en puur op EPEX ga sturen, blijft dat vermogen waardevol. Stel in de winter ik laad mijn thuisaccu van 64 kWh met effectief 11.2kW dan is dat (even voor de discussie) 5 uur laden. Dan kan ik de 5 goedkoopste EPEX uren gebruiken om te laden. Is de accu voller dan zelfs bijvoorbeeld de goedkoopste 2 uur. Het verschil in prijs op de dag is vaak groot genoeg dat je met veel verbruik en een RTE van 85% goedkoper uit zult zijn zelfs in de winter. Okay oneerlijk om uit te gaan dat al je verbruik tijdens de duurste uren zijn. Maar het verzacht wel heel erg de pijn dat sluipverbruik veeul minder erg is dan dat jij denkt.

De rest van het jaar gebruik ik overschot om het draaiende te houden, wat anders gewoon voor 0 euro (of zelfs negatief) het net op gaat na 2027. Ja ik ga er van uit dat in de toekomst piekuren nog steeds duurder zijn dan dal uren, dat is de gok die ik neem.

  • ecn1985
  • Registratie: December 2018
  • Laatst online: 22:32
paQ schreef op donderdag 9 april 2026 @ 10:26:
[...]

Ja precies, en als zich dat elke dag herhaalt verdien je close to nothing.
Plus onnodige belasting van het systeem, waardoor je losses ook weer oplopen enz.

ja ja.. ik weet het allemaal wel... pilot enzo... Maar dit is gewoon zonde van de letterlijk verspilde energie.


edit:
Net even vlug zitten rekenen. Als ik de EV zou zonneladen, dan zou dat netto voor ca 5 cent per kWh (incl EB en BTW) hebben gekund als ik het afzet tegen het resultaat van 7 april.
Dat is inderdaad wat ik een tijd terug op poste, met dagen zoals deze is het goed dat er ruimte wordt gemaakt maar ik zie ook niet het voordeel van het 'pingpongen' tussen koop en verkoop met minimale marges.

Pana WH-MDC09J3E5 | 32 x 400wp Risen Solar | Byd Atto 3 | Balans energie 48,2kWh batterij


  • jeeedeee
  • Registratie: Augustus 2010
  • Laatst online: 22:38
Balans energie € 2,38(groen) en Balans stroom € 5,238, totaal dus 2,408 betalen.

Afname 46 kWh export 9 kWh. Verder niet heel veel gekke dingen, zonnepanelen wel uitgeschakeld in de middag doordat de accu vol was.

  • KoningSlakkie
  • Registratie: November 2015
  • Laatst online: 01:43
Ik heb nu ook eindelijk de resultaten van 6 april binnen.

Balans stroom totaal = -2.30 EUR (eerlijk gezien kijk daar nooit naar)
Balans Energie totaal = 27.03 in het Groen

Edit: Dus die dag is dan 29,33 EUR verdiend? :7 :7

  • paQ
  • Registratie: Augustus 2001
  • Laatst online: 00:21
KoningSlakkie schreef op donderdag 9 april 2026 @ 10:58:
Ik heb nu ook eindelijk de resultaten van 6 april binnen.

Balans stroom totaal = -2.30 EUR (eerlijk gezien kijk daar nooit naar)
Balans Energie totaal = 27.03 in het Groen

Dus die dag is dan -29,33 EUR verdiend? :7 :7
yep :)

Ik doe niet aan bijgeloof. Dat brengt ongeluk.


  • Moby
  • Registratie: November 2003
  • Niet online

Moby

Iets te zeggen? Nou en!

negatief bedrag verdiend? Dus verloren?

Kink FM radio player. Doet aan ultracrepidarianisme


  • KoningSlakkie
  • Registratie: November 2015
  • Laatst online: 01:43
Moby schreef op donderdag 9 april 2026 @ 11:03:
negatief bedrag verdiend? Dus verloren?
Derp, even aan gepast :+

  • KoningSlakkie
  • Registratie: November 2015
  • Laatst online: 01:43
paQ schreef op donderdag 9 april 2026 @ 10:21:
Ik hoop dat het nieuwe team bij BE snel wat ineen zet, want op de EPEX markt is het best lekker geld verdienen momenteel. Veel spread (20~30 cent) elke dag, veel opwek elke dag.
Ik ben het er helemaal mee eens, onbalans is echt een draak van een markt vanwege regeltoestand 2. EPEX is relatief zo ontzettend voorspelbaar en de marges zijn ruim genoeg op dit moment. Ik moet mij op dit moment druk maken om wanneer en hoe ik de auto moet gaan laden omdat die accu telkens te leeg is (22u-6u) als ik het nodig heb. Na 19 maanden even zien of het toch EPEX gaat worden voor mij :X

  • paQ
  • Registratie: Augustus 2001
  • Laatst online: 00:21
Of een SAP :+

Ik doe niet aan bijgeloof. Dat brengt ongeluk.


  • scoobs
  • Registratie: December 2019
  • Laatst online: 22:51
Even voor de goeie orde; als iemand over EPEX praat, dan wordt day-ahead bedoeld?

EPEX is een platform dat meerdere markten aanbied.

  • paQ
  • Registratie: Augustus 2001
  • Laatst online: 00:21
scoobs schreef op donderdag 9 april 2026 @ 11:15:
Even voor de goeie orde; als iemand over EPEX praat, dan wordt day-ahead bedoeld?

EPEX is een platform dat meerdere markten aanbied.
Ja sorry. Day ahead EPEX.
Aanstaand weekend weer gewoon 20 cent spread zo te zien.
Kun je toch twee supermooie cycles op maken lijkt me zo.

Ik doe niet aan bijgeloof. Dat brengt ongeluk.


  • KoningSlakkie
  • Registratie: November 2015
  • Laatst online: 01:43
Vrouwlief heeft wel even genoeg van mijn energie projecten :+
Ja ik bedoel ook altijd day-ahead hihi

[ Voor 9% gewijzigd door KoningSlakkie op 09-04-2026 11:22 ]


  • Speedy-Andre
  • Registratie: Maart 2002
  • Laatst online: 01:38

Speedy-Andre

Sony ZL, XA, Nokia XR20

Misschien heeft de pv me 7 april gered, €1 verdiend tenzij ik de legenda stroomvoordeel rood is ontvangen hanteer, dan verdiende ik €5,50 :)
'Helaas' is de €28 van 6 april (zonder batterij) nu €0 :+

Hoewel ik het geen installatie foutje kan noemen (konden ze niet weten) bleek dat de POE switch in een geschakeld blok was gestoken waardoor die van 1-7u geen prik had (EMS en Deye onbereikbaar) :o
Dat heeft denk ik de SOC gered, deze nacht van 2-4u activatie wat hem op 23% bracht.

PVoutput 2x Toshiba Daiseikai 8 3,5kW, Atlantic Explorer V3 200l coil. Gasloos aug 2016, 8620Wp, Monoblock Panasonic J 7kW met radiatoren, 7-4-2026 48,2kWh Balans Energie


  • Puppetmaster
  • Registratie: December 2001
  • Laatst online: 23:30
KoningSlakkie schreef op donderdag 9 april 2026 @ 10:46:
[...]


Ik wou nog heel graag reageren, een beetje algemene thuisaccu topic maar nog steeds relevant.

Ik snap je vergelijking met de vrachtwagen, maar ik gebruik de vrachtwagen niet alleen om boodschappen te doen maar ook om vaak een zeecontainer te verplaatsen.

Ik gebruik de 12kW namelijk niet alleen om in de avond 300 W tv te kijken met paar lampjes. In mijn ogen hoort zo een systeem ook bij een verbruikersprofiel met serieuze verbruikers, zoals een EV evt warmtepomp. Anders neem je IMO te veel risico en zou ik eerder naar een stekkerbatterij kijken.

Wat betreft de verliezen:
je moet niet alleen naar percentages kijken, maar juist naar het absolute verbruik.
Bij mij staat het systeem het grootste deel van de tijd te draaien rond de ~120 W standby. Dat idd flinke overhead.

De round-trip efficiency zit rond de ~85%, en absoluut gezien had ik ongeveer 200 kWh aan verlies per maand. Dat is idd veel, is ongeveer het maandverbruik van een gemiddeld huishouden dat op gas verwarmt en kookt.

Over de onbalansmarkt:
Ja de grote pieken gaan wel voorbij vanwege inzet van batterijsystemen. Ik neem zelf de gok dat er de komende 10+ jaar nog voldoende onbalans blijft bestaan. Vooral door:
  • verdere elektrificatie van de maatschappij
  • groei van wind (en in mindere mate zon)
  • achterblijvende en dure netverzwaring
  • Rigide maatschappij en legacy industrie (daar werk ik ook)
De maatschappij en industrie is rigide qua techniek en qua mentaliteit, de fabriek staat stil rond 12:00 uur om te lunchen. Mensen hebben een vaste ritme, standaard pieken rond 9 uur en 18-19 uur. Je hebt veel legacy industrie die ook niet zomaar gaat veranderen omdat mensen toch vaak duurder zijn dan de energie die ze verbruiken. Paar MWh’tjes meer of minder maakt ze geen zak uit.

Over die overkill van 12 kW
Voor mij is dat geen overkill. Ik vind het erg fijn dat ik 12 kW beschikbaar heb om EV te laden en het huis te voeden. Ik zou echt niet kleiner willen. In het geval als ik over een paar jaar stop met onbalans en puur op EPEX ga sturen, blijft dat vermogen waardevol. Stel in de winter ik laad mijn thuisaccu van 64 kWh met effectief 11.2kW dan is dat (even voor de discussie) 5 uur laden. Dan kan ik de 5 goedkoopste EPEX uren gebruiken om te laden. Is de accu voller dan zelfs bijvoorbeeld de goedkoopste 2 uur. Het verschil in prijs op de dag is vaak groot genoeg dat je met veel verbruik en een RTE van 85% goedkoper uit zult zijn zelfs in de winter. Okay oneerlijk om uit te gaan dat al je verbruik tijdens de duurste uren zijn. Maar het verzacht wel heel erg de pijn dat sluipverbruik veeul minder erg is dan dat jij denkt.

De rest van het jaar gebruik ik overschot om het draaiende te houden, wat anders gewoon voor 0 euro (of zelfs negatief) het net op gaat na 2027. Ja ik ga er van uit dat in de toekomst piekuren nog steeds duurder zijn dan dal uren, dat is de gok die ik neem.
Precies, eea hangt af van je basisverbruik.
Hier een all-electric huis (gasleiding ligt hier niet) en 2 EV’s.
In de winter zorgt de WP icm EV’s wel voor voldoende verbruik om het verbruik van de Deye te marginaliseren. Van maart-oktober levert de PV voldoende maar sluit dan nu niet aan bij het verbruik.
De capaciteit en het vermogen zijn daarvoor wel echt nodig. Liefst had ik een 48kWh sigenergy gehad met 15kW omvormer en 25kW DC-EV charger. Maar dan zit je een factor 4 hoger in prijs. ;)

It seems that males are allowed to exist after all, because they help females get rid of deleterious mutations...


  • Tasteless
  • Registratie: Maart 2012
  • Laatst online: 23:48
Goed nieuws voor mensen met panelen rechtsreeks op de Deye. BE is momenteel bezig om te zorgen dat zonnepanelen die gekoppeld zijn aan de thuisbatterij geleidelijk worden uitgeschakeld, op de momenten dat terug leveren op het net nadelig is.

Dat moet situaties zoals op 6 april hopelijk voorkomen.

Weheat sparrow P60❄️🔥| LMNT Pura 200L 💧| Tesla model 3 🚗 | 13,7kWp☀️ | 48kWh balans batterij🔋


  • Speedy-Andre
  • Registratie: Maart 2002
  • Laatst online: 01:38

Speedy-Andre

Sony ZL, XA, Nokia XR20

Tasteless schreef op donderdag 9 april 2026 @ 11:30:
Goed nieuws voor mensen met panelen rechtsreeks op de Deye. BE is momenteel bezig om te zorgen dat zonnepanelen die gekoppeld zijn aan de thuisbatterij geleidelijk worden uitgeschakeld, op de momenten dat terug leveren op het net nadelig is.

Dat moet situaties zoals op 6 april hopelijk voorkomen.
Oei, dan mag ik wel opschieten met mijn omschakelkastje :)
Ik kan straks naar wens de huidige omvormers of de Deye gebruiken, handmatig te schakelen per string (2).

PVoutput 2x Toshiba Daiseikai 8 3,5kW, Atlantic Explorer V3 200l coil. Gasloos aug 2016, 8620Wp, Monoblock Panasonic J 7kW met radiatoren, 7-4-2026 48,2kWh Balans Energie


  • Wolly
  • Registratie: Januari 2001
  • Niet online
Speedy-Andre schreef op donderdag 9 april 2026 @ 11:23:

Hoewel ik het geen installatie foutje kan noemen (konden ze niet weten) bleek dat de POE switch in een geschakeld blok was gestoken waardoor die van 1-7u geen prik had (EMS en Deye onbereikbaar) :o
Dat heeft denk ik de SOC gered, deze nacht van 2-4u activatie wat hem op 23% bracht.
Begrijp ik niet, je hebt toch de hele dag staan terugleveren omdat je geen batterij had?
Met tarieven van -3,89 moet dat toch pijn hebben gedaan lijkt mij.
Speedy-Andre schreef op donderdag 9 april 2026 @ 11:34:
[...]

Oei, dan mag ik wel opschieten met mijn omschakelkastje :)
Ik kan straks naar wens de huidige omvormers of de Deye gebruiken, handmatig te schakelen per string (2).
Wat bereik je daarmee?

[ Voor 22% gewijzigd door Wolly op 09-04-2026 11:46 ]


  • paQ
  • Registratie: Augustus 2001
  • Laatst online: 00:21
Puppetmaster schreef op donderdag 9 april 2026 @ 11:26:
[...]


Precies, eea hangt af van je basisverbruik.
Hier een all-electric huis (gasleiding ligt hier niet) en 2 EV’s.
In de winter zorgt de WP icm EV’s wel voor voldoende verbruik om het verbruik van de Deye te marginaliseren. Van maart-oktober levert de PV voldoende maar sluit dan nu niet aan bij het verbruik.
De capaciteit en het vermogen zijn daarvoor wel echt nodig. Liefst had ik een 48kWh sigenergy gehad met 15kW omvormer en 25kW DC-EV charger. Maar dan zit je een factor 4 hoger in prijs. ;)
Daarom hebben die AI reacties zo weinig toegevoegde waarde. Zodra je dat in de prompt opneemt krijg je haast een tegenovergesteld antwoord.

Taalmodellen praten je naar de mond. Ze zijn niet 'slim' ofzo.

Ik doe niet aan bijgeloof. Dat brengt ongeluk.


  • Tony71
  • Registratie: Februari 2021
  • Laatst online: 01-05 07:44
KoningSlakkie schreef op donderdag 9 april 2026 @ 10:46:
[...]


Ik wou nog heel graag reageren, een beetje algemene thuisaccu topic maar nog steeds relevant.

Ik snap je vergelijking met de vrachtwagen, maar ik gebruik de vrachtwagen niet alleen om boodschappen te doen maar ook om vaak een zeecontainer te verplaatsen.

Ik gebruik de 12kW namelijk niet alleen om in de avond 300 W tv te kijken met paar lampjes. In mijn ogen hoort zo een systeem ook bij een verbruikersprofiel met serieuze verbruikers, zoals een EV evt warmtepomp. Anders neem je IMO te veel risico en zou ik eerder naar een stekkerbatterij kijken.

Wat betreft de verliezen:
je moet niet alleen naar percentages kijken, maar juist naar het absolute verbruik.
Bij mij staat het systeem het grootste deel van de tijd te draaien rond de ~120 W standby. Dat idd flinke overhead.

De round-trip efficiency zit rond de ~85%, en absoluut gezien had ik ongeveer 200 kWh aan verlies per maand. Dat is idd veel, is ongeveer het maandverbruik van een gemiddeld huishouden dat op gas verwarmt en kookt.

Over de onbalansmarkt:
Ja de grote pieken gaan wel voorbij vanwege inzet van batterijsystemen. Ik neem zelf de gok dat er de komende 10+ jaar nog voldoende onbalans blijft bestaan. Vooral door:
  • verdere elektrificatie van de maatschappij
  • groei van wind (en in mindere mate zon)
  • achterblijvende en dure netverzwaring
  • Rigide maatschappij en legacy industrie (daar werk ik ook)
De maatschappij en industrie is rigide qua techniek en qua mentaliteit, de fabriek staat stil rond 12:00 uur om te lunchen. Mensen hebben een vaste ritme, standaard pieken rond 9 uur en 18-19 uur. Je hebt veel legacy industrie die ook niet zomaar gaat veranderen omdat mensen toch vaak duurder zijn dan de energie die ze verbruiken. Paar MWh’tjes meer of minder maakt ze geen zak uit.

Over die overkill van 12 kW
Voor mij is dat geen overkill. Ik vind het erg fijn dat ik 12 kW beschikbaar heb om EV te laden en het huis te voeden. Ik zou echt niet kleiner willen. In het geval als ik over een paar jaar stop met onbalans en puur op EPEX ga sturen, blijft dat vermogen waardevol. Stel in de winter ik laad mijn thuisaccu van 64 kWh met effectief 11.2kW dan is dat (even voor de discussie) 5 uur laden. Dan kan ik de 5 goedkoopste EPEX uren gebruiken om te laden. Is de accu voller dan zelfs bijvoorbeeld de goedkoopste 2 uur. Het verschil in prijs op de dag is vaak groot genoeg dat je met veel verbruik en een RTE van 85% goedkoper uit zult zijn zelfs in de winter. Okay oneerlijk om uit te gaan dat al je verbruik tijdens de duurste uren zijn. Maar het verzacht wel heel erg de pijn dat sluipverbruik veeul minder erg is dan dat jij denkt.

De rest van het jaar gebruik ik overschot om het draaiende te houden, wat anders gewoon voor 0 euro (of zelfs negatief) het net op gaat na 2027. Ja ik ga er van uit dat in de toekomst piekuren nog steeds duurder zijn dan dal uren, dat is de gok die ik neem.
"Pas op dat je straks niet de trotse eigenaar bent van de duurste koelkast van Nederland. Onbalans handelen wordt een bloedbad als de dubbele belasting en die vijf netcapaciteitsblokken vanaf 2028 erin hakken. Je betaalt straks om het net te mogen belasten, linksom of rechtsom.
Het is straks net als met een enorme vrachtwagen door de binnenstad rijden om een pakje boter te bezorgen: die motor draait totaal niet efficiënt (je omvormer-verlies) en de parkeerkosten (belasting) zijn hoger dan de waarde van de boter. Ik zou de glazen bol nog maar eens goed oppoetsen!"

https://www.keuze.nl/nieu...XYbkodly92nRoCi3wQAvD_BwE

  • jeeedeee
  • Registratie: Augustus 2010
  • Laatst online: 22:38
Tasteless schreef op donderdag 9 april 2026 @ 11:30:
Goed nieuws voor mensen met panelen rechtsreeks op de Deye. BE is momenteel bezig om te zorgen dat zonnepanelen die gekoppeld zijn aan de thuisbatterij geleidelijk worden uitgeschakeld, op de momenten dat terug leveren op het net nadelig is.

Dat moet situaties zoals op 6 april hopelijk voorkomen.
Oei, hopelijk kan ik wel gewoon mijn automations blijven gebruiken om bij positieve prijzen wel te blijven terugleveren... Weet niet of ik hier blij van wordt... Dit is ook wel heel verschillend, voor mensen die weinig te salderen hebben, is zelfs bij negatieve prijzen terugleveren interessant... Als ze dit gaan doen, moeten ze ook eerst eens wat gaan doen aan personalisatie....

[ Voor 16% gewijzigd door jeeedeee op 09-04-2026 12:03 ]


  • Speedy-Andre
  • Registratie: Maart 2002
  • Laatst online: 01:38

Speedy-Andre

Sony ZL, XA, Nokia XR20

Wolly schreef op donderdag 9 april 2026 @ 11:44:
[...]

Begrijp ik niet, je hebt toch de hele dag staan terugleveren omdat je geen batterij had?
Met tarieven van -3,89 moet dat toch pijn hebben gedaan lijkt mij.

[...]

Wat bereik je daarmee?
Bij BS zie ik dat het €0,091/kWh opleverde (40kWh incl. de batterij na 13u), laat dat maar zo blijven :)

Met pv omschakelen bereik ik een stukje gemak, van de SMA's weet ik wat ze kunnen (bijna perfect).
De Deye is minder goed met o.a. schaduw en heeft een hogere startspanning (minder opwek).
Eigenlijk is dat nog het oude denken van voor de batterij, je kan het als backup zien.

PVoutput 2x Toshiba Daiseikai 8 3,5kW, Atlantic Explorer V3 200l coil. Gasloos aug 2016, 8620Wp, Monoblock Panasonic J 7kW met radiatoren, 7-4-2026 48,2kWh Balans Energie


  • jeeedeee
  • Registratie: Augustus 2010
  • Laatst online: 22:38
Tony71 schreef op donderdag 9 april 2026 @ 12:01:
[...]


"Pas op dat je straks niet de trotse eigenaar bent van de duurste koelkast van Nederland. Onbalans handelen wordt een bloedbad als de dubbele belasting en die vijf netcapaciteitsblokken vanaf 2028 erin hakken. Je betaalt straks om het net te mogen belasten, linksom of rechtsom.
Het is straks net als met een enorme vrachtwagen door de binnenstad rijden om een pakje boter te bezorgen: die motor draait totaal niet efficiënt (je omvormer-verlies) en de parkeerkosten (belasting) zijn hoger dan de waarde van de boter. Ik zou de glazen bol nog maar eens goed oppoetsen!"

https://www.keuze.nl/nieu...XYbkodly92nRoCi3wQAvD_BwE
En wij gaan straks dus lekker afnemen/terugleveren in de goedkope uren... En eigen verbruik en mijn auto vanuit de accu kunnen opladen in de dure uren... :+

  • Wolly
  • Registratie: Januari 2001
  • Niet online
Tasteless schreef op donderdag 9 april 2026 @ 11:30:
Goed nieuws voor mensen met panelen rechtsreeks op de Deye. BE is momenteel bezig om te zorgen dat zonnepanelen die gekoppeld zijn aan de thuisbatterij geleidelijk worden uitgeschakeld, op de momenten dat terug leveren op het net nadelig is.

Dat moet situaties zoals op 6 april hopelijk voorkomen.
Vraag mij toch af hoe ze met de beperkte capaciteit die ze hebben prioriteiten leggen.

Balans zei altijd 'heb je veel panelen moet je meer batterijen kopen'. Lijkt mij een prima oplossing voor nu, bouw dan maar snel die EPEX handel dan kan iedereen profiteren van de beperkte ontwikkelcapaciteit.

  • Get!em
  • Registratie: Maart 2004
  • Niet online

Get!em

Oh die ja!

Voor de mensen die vooruit plannen: zaterdag EN veel zon, EN veel wind. Dus Day Ahead Epex naar verwachting 0 en een weekend dag, dus weinig vraag. Kansen....

  • Wolly
  • Registratie: Januari 2001
  • Niet online
jeeedeee schreef op donderdag 9 april 2026 @ 12:06:
[...]

En wij gaan straks dus lekker afnemen/terugleveren in de goedkope uren... En eigen verbruik en mijn auto vanuit de accu kunnen opladen in de dure uren... :+
Terugleveren in de goedkope uren?

  • paQ
  • Registratie: Augustus 2001
  • Laatst online: 00:21
Tony71 schreef op donderdag 9 april 2026 @ 12:01:
[...]


"Pas op dat je straks niet de trotse eigenaar bent van de duurste koelkast van Nederland. Onbalans handelen wordt een bloedbad als de dubbele belasting en die vijf netcapaciteitsblokken vanaf 2028 erin hakken. Je betaalt straks om het net te mogen belasten, linksom of rechtsom.
Het is straks net als met een enorme vrachtwagen door de binnenstad rijden om een pakje boter te bezorgen: die motor draait totaal niet efficiënt (je omvormer-verlies) en de parkeerkosten (belasting) zijn hoger dan de waarde van de boter. Ik zou de glazen bol nog maar eens goed oppoetsen!"

https://www.keuze.nl/nieu...XYbkodly92nRoCi3wQAvD_BwE
Wie (of wat) quote je nou eigenlijk?

Ik doe niet aan bijgeloof. Dat brengt ongeluk.


  • Tony71
  • Registratie: Februari 2021
  • Laatst online: 01-05 07:44
jeeedeee schreef op donderdag 9 april 2026 @ 12:06:
[...]

En wij gaan straks dus lekker afnemen/terugleveren in de goedkope uren... En eigen verbruik en mijn auto vanuit de accu kunnen opladen in de dure uren... :+
In de winter kan dit werken, maar absoluut niet met 85% RTE. Je zal eerder < 70% zitten vermoed ik als je ook nog je EV gaat laden vanuit de batterij. Het probleem zit strakjes in de zomer, omdat de overheid je vanaf 2028 gaat 'pakken'.

Even calculeren met je systeem van 12KW + 64 Kwh: Met minimaal 200 kWh verlies per maand sta je elk jaar al met zo’n € 500,- achter de feiten aan. Bij een spread van 10 cent moet je dus eerst 75 keer je volledige 64 kWh batterij leegtrekken puur om dat sluipverbruik te betalen. Tegen de tijd dat je dat gedaan hebt, is de winter alweer voorbij!

En het venijn zit hem in de staart: vanaf 2028 komen die netcapaciteitsblokken. Op het moment dat jij denkt te cashen omdat de prijzen hoog zijn, word je door de netbeheerder direct in het hoogste tarief geknald omdat je het net belast. Dan betaal je dus extra om te mógen verkopen. In Belgie kennen ze dit al en komt er nogeens 500 euro per jaat aan extra kosten voor je overheen is de verwachting.

Maar eerlijk is eerlijk: je hebt wel een technisch 'beest' van een installatie staan. Als we straks een totale blackout hebben, ben jij de enige in de straat met koud bier en een brandende kerstboom!"

  • paQ
  • Registratie: Augustus 2001
  • Laatst online: 00:21
Tony71 schreef op donderdag 9 april 2026 @ 12:17:
[...]


In de winter kan dit werken, maar absoluut niet met 85% RTE. Je zal eerder < 70% zitten vermoed ik als je ook nog je EV gaat laden vanuit de batterij. Het probleem zit strakjes in de zomer, omdat de overheid je vanaf 2028 gaat 'pakken'.

Even calculeren met je systeem van 12KW + 64 Kwh: Met minimaal 200 kWh verlies per maand sta je elk jaar al met zo’n € 500,- achter de feiten aan. Bij een spread van 10 cent moet je dus eerst 75 keer je volledige 64 kWh batterij leegtrekken puur om dat sluipverbruik te betalen. Tegen de tijd dat je dat gedaan hebt, is de winter alweer voorbij!

En het venijn zit hem in de staart: vanaf 2028 komen die netcapaciteitsblokken. Op het moment dat jij denkt te cashen omdat de prijzen hoog zijn, word je door de netbeheerder direct in het hoogste tarief geknald omdat je het net belast. Dan betaal je dus extra om te mógen verkopen. In Belgie kennen ze dit al en komt er nogeens 500 euro per jaat aan extra kosten voor je overheen is de verwachting.

Maar eerlijk is eerlijk: je hebt wel een technisch 'beest' van een installatie staan. Als we straks een totale blackout hebben, ben jij de enige in de straat met koud bier en een brandende kerstboom!"
Kun je stoppen met AI 'uitleg' te posten? (het is een taalkundige reactie op _jouw_ input)
wat een stemmingmakerij :N

Kijk eens hoe eenvoudig het is:
Wat doet een thuisbatterij van Balansenergie anders dan een gewone batterij?
Een gewone thuisbatterij doet één ding: zonnestroom opslaan en later gebruiken. Simpel, maar beperkt in opbrengst.
Balansenergie koppelt jouw batterij aan de aFRR-markt. Dat is de markt waarop TenneT — de Nederlandse netbeheerder — partijen inhuurt om het elektriciteitsnet in balans te houden. Het net heeft namelijk elk seconde evenveel productie als verbruik nodig. Bij een tekort moet er snel vermogen bij, bij een overschot moet er vermogen af. Vroeger deden alleen grote gascentrales dit. Nu kunnen batterijen dat ook — sneller en goedkoper.
Wat levert dat jou op?
TenneT betaalt op twee manieren. Ten eerste een capaciteitsvergoeding: jij stelt vermogen beschikbaar, en daar betalen ze voor — ongeacht of ze het ook echt activeren. Ten tweede een activeringsvergoeding als jouw batterij daadwerkelijk laadt of ontlaadt op hun verzoek. Die twee stromen samen maken de opbrengst een stuk hoger dan wat je haalt uit alleen eigenverbruik van zonnestroom.
Waarom een grote omvormer zo belangrijk is
Hier zit de sleutel. Op de aFRR-markt bied je vermogen aan in kilowatt, niet in kilowattuur. Hoe groter je omvormer, hoe meer kW je kunt aanbieden, hoe hoger de vergoeding. Een batterij met een kleine omvormer heeft misschien veel opslagcapaciteit, maar kan maar langzaam laden en ontladen — dat is op deze markt weinig waard. Een grote omvormer kan snel en krachtig reageren, precies wat TenneT nodig heeft. Bovendien laad je met een grote omvormer je zonneopbrengst sneller op in de korte pieken van een zomerse ochtend, zonder dat er energie verloren gaat.
Na salderen — waarom het dan nog steeds werkt
Als salderen wegvalt, daalt de waarde van terugleveren drastisch. Maar de aFRR-vergoeding heeft daar niets mee te maken — die komt van TenneT, niet van je energieleverancier. Die inkomstenstroom verandert gewoon niet door het afschaffen van salderen. Tegelijk wordt eigenverbruik dan juist waardevoller, en een batterij helpt je de zonnestroom zelf te gebruiken in plaats van goedkoop terug te leveren.
Na 2028 — de wijziging in nettarieven
Vanaf 2028 gaan netbeheerders de transportkosten anders berekenen. De verwachting is dat het piekverbruik zwaarder wordt meegewogen: hoe groter jouw piek op het net, hoe meer je betaalt. Een batterij — zeker één met een grote omvormer — kan dat piekverbruik afvlakken. Je laadt de batterij op rustige momenten en gebruikt die energie op piekmomenten, zodat je nooit een grote piek op het net trekt. Dat drukt structureel je netbeheerkosten.
En de aFRR-markt zelf — wordt die niet kleiner?
Juist het tegenovergestelde. Hoe meer zonnepanelen en windmolens er op het net komen, hoe grilliger de productie wordt, en hoe meer balanshandhaving TenneT nodig heeft. De vraag naar flexibiliteit groeit. Dat betekent dat de vergoedingen op de aFRR-markt eerder stijgen dan dalen in de komende jaren.


FYI, ik draai in de winter RTE 83-85, en nu 85-87.

Ik doe niet aan bijgeloof. Dat brengt ongeluk.


  • jeeedeee
  • Registratie: Augustus 2010
  • Laatst online: 22:38
Wolly schreef op donderdag 9 april 2026 @ 12:07:
[...]


Terugleveren in de goedkope uren?
Qua capaciteits tarief, niet zozeer de kWh prijs... Maar daar heeft @Tony71 wel een punt, het is vanaf 2028 - als het door gaat - moeilijker om tegen wat hogere prijzen terug te leveren... Maar als ze slim zijn en het net willen ontlasten tijdens deze uren gaan ze juist het terugleveren b.v. wel stimuleren, waardoor de BE accu weer een voordeel heeft...

Zo slim zal de overheid wel niet zijn trouwens...

  • Tony71
  • Registratie: Februari 2021
  • Laatst online: 01-05 07:44
paQ schreef op donderdag 9 april 2026 @ 12:20:
[...]

Kun je stoppen met AI 'uitleg' te posten? (het is een taalkundige reactie op _jouw_ input)
wat een stemmingmakerij :N

Kijk eens hoe eenvoudig het is:
Wat doet een thuisbatterij van Balansenergie anders dan een gewone batterij?
Een gewone thuisbatterij doet één ding: zonnestroom opslaan en later gebruiken. Simpel, maar beperkt in opbrengst.
Balansenergie koppelt jouw batterij aan de aFRR-markt. Dat is de markt waarop TenneT — de Nederlandse netbeheerder — partijen inhuurt om het elektriciteitsnet in balans te houden. Het net heeft namelijk elk seconde evenveel productie als verbruik nodig. Bij een tekort moet er snel vermogen bij, bij een overschot moet er vermogen af. Vroeger deden alleen grote gascentrales dit. Nu kunnen batterijen dat ook — sneller en goedkoper.
Wat levert dat jou op?
TenneT betaalt op twee manieren. Ten eerste een capaciteitsvergoeding: jij stelt vermogen beschikbaar, en daar betalen ze voor — ongeacht of ze het ook echt activeren. Ten tweede een activeringsvergoeding als jouw batterij daadwerkelijk laadt of ontlaadt op hun verzoek. Die twee stromen samen maken de opbrengst een stuk hoger dan wat je haalt uit alleen eigenverbruik van zonnestroom.
Waarom een grote omvormer zo belangrijk is
Hier zit de sleutel. Op de aFRR-markt bied je vermogen aan in kilowatt, niet in kilowattuur. Hoe groter je omvormer, hoe meer kW je kunt aanbieden, hoe hoger de vergoeding. Een batterij met een kleine omvormer heeft misschien veel opslagcapaciteit, maar kan maar langzaam laden en ontladen — dat is op deze markt weinig waard. Een grote omvormer kan snel en krachtig reageren, precies wat TenneT nodig heeft. Bovendien laad je met een grote omvormer je zonneopbrengst sneller op in de korte pieken van een zomerse ochtend, zonder dat er energie verloren gaat.
Na salderen — waarom het dan nog steeds werkt
Als salderen wegvalt, daalt de waarde van terugleveren drastisch. Maar de aFRR-vergoeding heeft daar niets mee te maken — die komt van TenneT, niet van je energieleverancier. Die inkomstenstroom verandert gewoon niet door het afschaffen van salderen. Tegelijk wordt eigenverbruik dan juist waardevoller, en een batterij helpt je de zonnestroom zelf te gebruiken in plaats van goedkoop terug te leveren.
Na 2028 — de wijziging in nettarieven
Vanaf 2028 gaan netbeheerders de transportkosten anders berekenen. De verwachting is dat het piekverbruik zwaarder wordt meegewogen: hoe groter jouw piek op het net, hoe meer je betaalt. Een batterij — zeker één met een grote omvormer — kan dat piekverbruik afvlakken. Je laadt de batterij op rustige momenten en gebruikt die energie op piekmomenten, zodat je nooit een grote piek op het net trekt. Dat drukt structureel je netbeheerkosten.
En de aFRR-markt zelf — wordt die niet kleiner?
Juist het tegenovergestelde. Hoe meer zonnepanelen en windmolens er op het net komen, hoe grilliger de productie wordt, en hoe meer balanshandhaving TenneT nodig heeft. De vraag naar flexibiliteit groeit. Dat betekent dat de vergoedingen op de aFRR-markt eerder stijgen dan dalen in de komende jaren.


FYI, ik draai in de winter RTE 83-85, en nu 85-87.
Haha, geen AI hoor, gewoon even de feiten op een rij gezet omdat dit onderwerp me aan het hart gaat. Maar ik zal het korter houden!

Laten we wel eerlijk wezen naar elkaar: die hele onbalans-handel is toch eigenlijk een feestje voor de happy few op de oprit, terwijl de rest van de straat de rekening betaalt.

De overheid gaat daar vanaf 2027 keihard een einde aan maken. Eerst verdwijnt het salderen waardoor je dubbele belasting betaalt (inkoop én verkoop), en in 2028 komen die capaciteitsblokken waarbij je wordt beboet voor elke piek die je over het net jaagt.

Natuurlijk kijk ik ook naar mijn opties met 11 KW pv, warmtepomp, ev etc.

Maar na veel wikken en wegen lijkt mij de enige slimme weg dat je het klein en efficiënt houdt.

Neem een flinke batterij (10-15 kWh), maar combineer die met een bescheiden 1-fase omvormer van max 3,6 kW. Omdat die nieuwe tariefblokken toch 4 tot 5 uur duren, heb je aan die kleine 'motor' meer dan genoeg om je accu vol te druppelen zonder het net te belasten. Zo gebruik je de stroom lekker zelf in plaats van de fiscus te spekken.

Zoals ze in Amsterdam zeggen: 'Je ken wel een vrachtwagen kopen om een harinkie te halen op de Albert Cuyp, maar je staat alleen maar in de weg en de parkeerkosten zijn duurder dan de vis!' Kortom: wie niet groot is, moet slim zijn." En dat ben ik.

  • Tasteless
  • Registratie: Maart 2012
  • Laatst online: 23:48
jeeedeee schreef op donderdag 9 april 2026 @ 12:01:
[...]

Oei, hopelijk kan ik wel gewoon mijn automations blijven gebruiken om bij positieve prijzen wel te blijven terugleveren... Weet niet of ik hier blij van wordt... Dit is ook wel heel verschillend, voor mensen die weinig te salderen hebben, is zelfs bij negatieve prijzen terugleveren interessant... Als ze dit gaan doen, moeten ze ook eerst eens wat gaan doen aan personalisatie....
Precies, dit heb ik uitvoerig met BE besproken dus ik hoop dat ze goed naar de mensen hier luisteren en een bepaalde drempel aanhouden wanneer terugleveren echt niet meer loont.

Weheat sparrow P60❄️🔥| LMNT Pura 200L 💧| Tesla model 3 🚗 | 13,7kWp☀️ | 48kWh balans batterij🔋


  • Tasteless
  • Registratie: Maart 2012
  • Laatst online: 23:48
Wolly schreef op donderdag 9 april 2026 @ 12:07:
[...]


Vraag mij toch af hoe ze met de beperkte capaciteit die ze hebben prioriteiten leggen.

Balans zei altijd 'heb je veel panelen moet je meer batterijen kopen'. Lijkt mij een prima oplossing voor nu, bouw dan maar snel die EPEX handel dan kan iedereen profiteren van de beperkte ontwikkelcapaciteit.
Ik kan wel meer batterijen kopen maar als BE stroom blijft inkopen ondanks volle zon en ik blijf terugleveren moet ik mijn schuur gaan uitbreiden. >:) Maar inderdaad ben het volledig met je eens over de EPEX handel.

Weheat sparrow P60❄️🔥| LMNT Pura 200L 💧| Tesla model 3 🚗 | 13,7kWp☀️ | 48kWh balans batterij🔋


  • jeeedeee
  • Registratie: Augustus 2010
  • Laatst online: 22:38
Tasteless schreef op donderdag 9 april 2026 @ 12:29:
[...]


Precies, dit heb ik uitvoerig met BE besproken dus ik hoop dat ze goed naar de mensen hier luisteren en een bepaalde drempel aanhouden wanneer terugleveren echt niet meer loont.
Laten we het hopen, anders plug ik de panelen om naar de GoodWE die er nog naast hangt niks te doen >:) Maar liever niet, anders moet ik daar weer mee aan de slag om productie te beperken :+

  • Wolly
  • Registratie: Januari 2001
  • Niet online
Tasteless schreef op donderdag 9 april 2026 @ 12:35:
[...]


Ik kan wel meer batterijen kopen maar als BE stroom blijft inkopen ondanks volle zon en ik blijf terugleveren moet ik mijn schuur gaan uitbreiden. >:) Maar inderdaad ben het volledig met je eens over de EPEX handel.
Dat stroom inkopen ondanks volle zon heeft te maken met het gebrek aan naar het weerbericht kijken. Als ze dat doen moeten ze nu de tresholds wijzigen voor die dag.

Gister krijgen we eindelijk een nieuwsbericht van Don waarin hij aankondigt nu snel te gaan werken aan meerdere markten om niet nog meer tijd te verspillen.

Dan horen we vandaag dat ze gaan werken aan een functie waar een beperkt deel misschien iets aan heeft.

Schiet mij maar lek.

  • paQ
  • Registratie: Augustus 2001
  • Laatst online: 00:21
Tony71 schreef op donderdag 9 april 2026 @ 12:28:
[...]


Maar na veel wikken en wegen lijkt mij de enige slimme weg dat je het klein en efficiënt houdt.

Neem een flinke batterij (10-15 kWh), maar combineer die met een bescheiden 1-fase omvormer van max 3,6 kW. Omdat die nieuwe tariefblokken toch 4 tot 5 uur duren, heb je aan die kleine 'motor' meer dan genoeg om je accu vol te druppelen zonder het net te belasten. Zo gebruik je de stroom lekker zelf in plaats van de fiscus te spekken.
Heb je 'mijn' AI reactie dan ook gelezen?
Waarom je in de Balans Energie setup juist moet denken in vermogen en niet in capaciteit?
Hoe een grote capaciteit 0 invloed heeft op al jouw bezwaren?
Hoe de RTE een stuk hoger ligt (gemeten) dan "jouw" bewering?
Hoe 200 kWh verlies per maand niet de norm is, maar kan voorkomen? Hoe dat ook veel hoger kan worden als er op aFRR veel meer energie heen en weer wordt gepompt teneinde het net te balanceren?

Ik doe niet aan bijgeloof. Dat brengt ongeluk.


  • paQ
  • Registratie: Augustus 2001
  • Laatst online: 00:21
Wolly schreef op donderdag 9 april 2026 @ 12:41:
[...]


Dat stroom inkopen ondanks volle zon heeft te maken met het gebrek aan naar het weerbericht kijken. Als ze dat doen moeten ze nu de tresholds wijzigen voor die dag.

Gister krijgen we eindelijk een nieuwsbericht van Don waarin hij aankondigt nu snel te gaan werken aan meerdere markten om niet nog meer tijd te verspillen.

Dan horen we vandaag dat ze gaan werken aan een functie waar een beperkt deel misschien iets aan heeft.

Schiet mij maar lek.
Er zal vast wel aan meer dan 1 ontwikkeling worden gewerkt ;)
Remmen van Deye aangesloten PV is daar 1 van. Hoeven we er zelf niet meer bij stil te staan.

Ik doe niet aan bijgeloof. Dat brengt ongeluk.


  • jeeedeee
  • Registratie: Augustus 2010
  • Laatst online: 22:38
paQ schreef op donderdag 9 april 2026 @ 12:47:
[...]

Er zal vast wel aan meer dan 1 ontwikkeling worden gewerkt ;)
Remmen van Deye aangesloten PV is daar 1 van. Hoeven we er zelf niet meer bij stil te staan.
Als ze nou eerst eens aan een API voor de verwachte koop en verkoop prijs gaan werken kan ik prima dat zelf bepalen. Met al die nieuwe markten moet ik dat straks al helemaal gaan loslaten 🙄 ben het wel eens dat niet inkopen bij veel opwek wel 1 van de speerpunten moet zijn, net als ik de ochtend de accu helemaal leeg trekken als de prijs boven de 2-3 cent is. Waarbij de verkoopprijs afhankelijk zou moeten zijn per klant en zijn of haar aanwezige hoeveelheid PV en verbruik

  • paQ
  • Registratie: Augustus 2001
  • Laatst online: 00:21
jeeedeee schreef op donderdag 9 april 2026 @ 12:55:
[...]

Als ze nou eerst eens aan een API voor de verwachte koop en verkoop prijs gaan werken kan ik prima dat zelf bepalen. Met al die nieuwe markten moet ik dat straks al helemaal gaan loslaten 🙄 ben het wel eens dat niet inkopen bij veel opwek wel 1 van de speerpunten moet zijn, net als ik de ochtend de accu helemaal leeg trekken als de prijs boven de 2-3 cent is. Waarbij de verkoopprijs afhankelijk zou moeten zijn per klant en zijn of haar aanwezige hoeveelheid PV en verbruik
Er zijn vorige week zowat 3 x zoveel mensen begonnen dan ik had gehoopt. Heb er wel vertrouwen in dat dingen vrij snel vrij goed zullen geregeld worden.

Ik doe niet aan bijgeloof. Dat brengt ongeluk.


  • Tony71
  • Registratie: Februari 2021
  • Laatst online: 01-05 07:44
paQ schreef op donderdag 9 april 2026 @ 12:43:
[...]

Heb je 'mijn' AI reactie dan ook gelezen?
Waarom je in de Balans Energie setup juist moet denken in vermogen en niet in capaciteit?
Voor nu heb je idd een verdienmodel, maar de realiteit na 2027/2028 is de grote winst-killer...Voor bedrijven zijn er fiscale vrijstellingen. Voor een consument op een woonadres niet. Als de overheid vanaf 2027 elke laad-actie als "verbruik" gaat belasten, verdwijnt jouw marge direct naar de schatkist.

Hoe een grote capaciteit 0 invloed heeft op al jouw bezwaren? Dat is onzin wat je hier zegt...de belasting blijft mee bewegen of je nu snel of minder snel handelt. En dan nog maar niet te spreken van de 'straf' die je na 2028 krijgt ivm netcapaciteit.

Hoe de RTE een stuk hoger ligt (gemeten) dan "jouw" bewering? Als ik de berichten van de echte technische 'tweakers' lees hoor ik enkel dat de RTE laag is. En dit is ook mijn visie. Zelfs met de beste omvormers Kostal etc en met gemiddeld +800V haal je misschien 85% werkelijk waarbij alle verliezen worden meegenomen.

Hoe 200 kWh verlies per maand niet de norm is, maar kan voorkomen? Hoe dat ook veel hoger kan worden als er op aFRR veel meer energie heen en weer wordt gepompt teneinde het net te balanceren? Heb ik hierboven al beantwoord.

Met 64 kWh aan boord heb je straks vooral een hele grotere emmer waar de Belastingdienst met een pollepel uit schept. Grutte stappen, gau thús, zeggen we hier, maar met deze setup loop je vooral heel hard de min in vanaf 2027/2028. Ik zie vooral een heel duur risico en het lijkt me juist om 'tweakers' ook de andere kant te laten zien. Kijk maar eens op zonneplan, frankenergie....ging fantastisch, werd gehypt en toen viel het tegen. Worden inmiddels petities getekend door klanten om deze partijen over de brug te laten komen. En dan weet jij wel wat er komt.

  • blue eyes
  • Registratie: April 2000
  • Laatst online: 21:49
jeeedeee schreef op donderdag 9 april 2026 @ 12:55:
[...]

Als ze nou eerst eens aan een API voor de verwachte koop en verkoop prijs gaan werken kan ik prima dat zelf bepalen. Met al die nieuwe markten moet ik dat straks al helemaal gaan loslaten 🙄 ben het wel eens dat niet inkopen bij veel opwek wel 1 van de speerpunten moet zijn, net als ik de ochtend de accu helemaal leeg trekken als de prijs boven de 2-3 cent is. Waarbij de verkoopprijs afhankelijk zou moeten zijn per klant en zijn of haar aanwezige hoeveelheid PV en verbruik
En ook jde SOC %.
Waarbij 30% van een 48 kWh accu iets anders is dan 30% van een 80 kWh systeem.
Wellicht dan op minimale waarde in kWh ipv een percentage.


use case :D

Alpha Innotec WP aardwarmte / 19230 WP Sunpower MAX 3 (32 / SMA - 18 / Enphase) 80 kWh BE batterij / vrijstaand huis gasloos / EV 40k per jaar


  • blue eyes
  • Registratie: April 2000
  • Laatst online: 21:49
paQ schreef op donderdag 9 april 2026 @ 12:56:
[...]

Er zijn vorige week zowat 3 x zoveel mensen begonnen dan ik had gehoopt. Heb er wel vertrouwen in dat dingen vrij snel vrij goed zullen geregeld worden.
Ik ook.

Alpha Innotec WP aardwarmte / 19230 WP Sunpower MAX 3 (32 / SMA - 18 / Enphase) 80 kWh BE batterij / vrijstaand huis gasloos / EV 40k per jaar


  • Wolly
  • Registratie: Januari 2001
  • Niet online
blue eyes schreef op donderdag 9 april 2026 @ 13:41:
[...]


En ook jde SOC %.
Waarbij 30% van een 48 kWh accu iets anders is dan 30% van een 80 kWh systeem.
Wellicht dan op minimale waarde in kWh ipv een percentage.


use case :D
Uitzonderingen komen als laatste aan de beurt }:|

Eerst maar eens werken aan oplossingen waar iedereen profijt van heeft.

En aan duidelijkheid.

  • blue eyes
  • Registratie: April 2000
  • Laatst online: 21:49
:D

Geen direct verzoek hoor, mag prima op de to do list.

Alpha Innotec WP aardwarmte / 19230 WP Sunpower MAX 3 (32 / SMA - 18 / Enphase) 80 kWh BE batterij / vrijstaand huis gasloos / EV 40k per jaar


  • ecn1985
  • Registratie: December 2018
  • Laatst online: 22:32
Wolly schreef op donderdag 9 april 2026 @ 13:46:
[...]


Uitzonderingen komen als laatste aan de beurt }:|

Eerst maar eens werken aan oplossingen waar iedereen profijt van heeft.

En aan duidelijkheid.
Duidelijke roadmap met realistische tijdslijnen daarnaast frequente updates nu het team is uitgebreid en meer werk kan verzetten zou ook wenselijk zijn. In elk geval zit er wat meer schot in de zaak vanaf nu!

Pana WH-MDC09J3E5 | 32 x 400wp Risen Solar | Byd Atto 3 | Balans energie 48,2kWh batterij


  • Tony71
  • Registratie: Februari 2021
  • Laatst online: 01-05 07:44
knip, nu is het wel mooi geweest.

[ Voor 96% gewijzigd door teacher op 09-04-2026 15:05 ]


  • deejeebv
  • Registratie: Juni 2008
  • Laatst online: 21:30
waarom quoten? Don't feed the troll

[ Voor 98% gewijzigd door teacher op 09-04-2026 15:06 ]


  • Wolly
  • Registratie: Januari 2001
  • Niet online
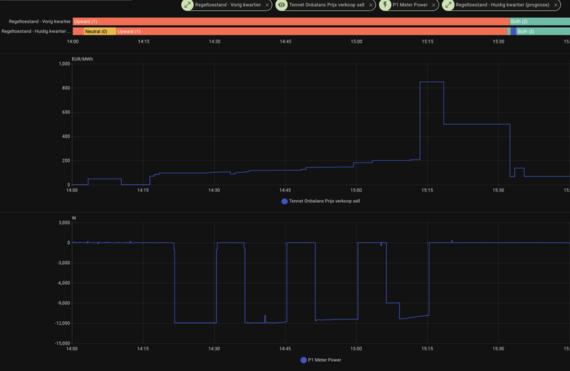
Overdag terugleveren, toch meer bewolking dan voorspeld en daardoor hogere onbalanstarieven?

  • Tasteless
  • Registratie: Maart 2012
  • Laatst online: 23:48
Wolly schreef op donderdag 9 april 2026 @ 14:56:
Overdag terugleveren, toch meer bewolking dan voorspeld en daardoor hogere onbalanstarieven?
Daar lijkt het wel op. Mij hoor je niet klagen de accu zat vanaf 14:00 vol en is nu lekker aan het terug leveren incl de zonopbrengst. Dit zijn momenten waarop veel PV positief uitpakt.

Weheat sparrow P60❄️🔥| LMNT Pura 200L 💧| Tesla model 3 🚗 | 13,7kWp☀️ | 48kWh balans batterij🔋


  • E-Transitie
  • Registratie: November 2025
  • Laatst online: 23:16

E-Transitie

Pijnacker

Nu maar hopen dat het geen regeltoestand 2 wordt.
Volle bak terug leveren van de zonnepanelen alles meteen het net op.
Ketjing $$$

[ Voor 5% gewijzigd door E-Transitie op 09-04-2026 15:17 ]

15600 Wp Canadian Solar aangesloten op Deye 12 kW omvormer. 48,2 kWh LFP batterij van Balans Energie.


  • deejeebv
  • Registratie: Juni 2008
  • Laatst online: 21:30
Nu is de onbalansprijs €0,50 per kWh en wordt er niet geëxporteerd, is dat omdat de SOC 75% is?
Ik begrijp er nog steeds niets van.

  • Tasteless
  • Registratie: Maart 2012
  • Laatst online: 23:48
deejeebv schreef op donderdag 9 april 2026 @ 15:26:
Nu is de onbalansprijs €0,50 per kWh en wordt er niet geëxporteerd, is dat omdat de SOC 75% is?
Ik begrijp er nog steeds niets van.
Het systeem levert terug met intervallen van 10min waarna het even "bij moet komen". Waarschijnlijk zit je nu net even in die fase. Geen idee waarom overigens.

Weheat sparrow P60❄️🔥| LMNT Pura 200L 💧| Tesla model 3 🚗 | 13,7kWp☀️ | 48kWh balans batterij🔋


  • Wolly
  • Registratie: Januari 2001
  • Niet online
deejeebv schreef op donderdag 9 april 2026 @ 15:26:
Nu is de onbalansprijs €0,50 per kWh en wordt er niet geëxporteerd, is dat omdat de SOC 75% is?
Ik begrijp er nog steeds niets van.
Ik zit op SOC43 en hij is nu ook gestopt met exporteren. MIsschien RT2?

@Tasteless Laatst geactiveerde interval was 15:06-15:15.

[ Voor 8% gewijzigd door Wolly op 09-04-2026 15:32 ]


  • deejeebv
  • Registratie: Juni 2008
  • Laatst online: 21:30
Tasteless schreef op donderdag 9 april 2026 @ 15:31:
[...]


Het systeem levert terug met intervallen van 10min waarna het even "bij moet komen". Waarschijnlijk zit je nu net even in die fase. Geen idee waarom overigens.
Nee hij heeeft het hele kwartier van 15:15-15:30 niets geexporteerd. Prijs zat al die tijd tussen 0.50 en 0.85.

  • Tasteless
  • Registratie: Maart 2012
  • Laatst online: 23:48
Wolly schreef op donderdag 9 april 2026 @ 15:31:
[...]


Ik zit op SOC43 en hij is nu ook gestopt met exporteren. MIsschien RT2?

@Tasteless Laatst geactiveerde interval was 15:06-15:15.
Geen idee maar zo zie het er bij mij uit:

Afbeeldingslocatie: https://tweakers.net/i/POTXVR8pCfIGBTLUZXWisyovQxE=/800x/filters:strip_exif()/f/image/0MkepujiELz5QdqDcGqW6CiN.png?f=fotoalbum_large

Weheat sparrow P60❄️🔥| LMNT Pura 200L 💧| Tesla model 3 🚗 | 13,7kWp☀️ | 48kWh balans batterij🔋


  • zunrob
  • Registratie: April 2009
  • Laatst online: 01:14
Activaties beginnen meestal zo een 6 a 7 minuten na het starten van een nieuw kwartier.

  • paQ
  • Registratie: Augustus 2001
  • Laatst online: 00:21
Tasteless schreef op donderdag 9 april 2026 @ 15:40:
[...]


Geen idee maar zo zie het er bij mij uit:

[Afbeelding]
Jij zit boven SOC 80, dan is de verkoopdrempel veel lager
en het is bovendien de eerste donderdag van de week

[ Voor 7% gewijzigd door paQ op 09-04-2026 15:43 ]

Ik doe niet aan bijgeloof. Dat brengt ongeluk.


  • Tasteless
  • Registratie: Maart 2012
  • Laatst online: 23:48
paQ schreef op donderdag 9 april 2026 @ 15:43:
[...]

Jij zit boven SOC 80, dan is de verkoopdrempel veel lager
en het is bovendien de eerste donderdag van de week
Weer iets voor de To do lijst van Balans Energie: Graag bij dit soort prijzen alle PV opwek rechtstreeks aan net leveren ipv de batterij gaan laden. |:(

Weheat sparrow P60❄️🔥| LMNT Pura 200L 💧| Tesla model 3 🚗 | 13,7kWp☀️ | 48kWh balans batterij🔋


  • paQ
  • Registratie: Augustus 2001
  • Laatst online: 00:21
Tasteless schreef op donderdag 9 april 2026 @ 15:45:
[...]


Weer iets voor de To do lijst van Balans Energie: Graag bij dit soort prijzen alle PV opwek rechtstreeks aan net leveren ipv de batterij gaan laden. |:(
Sja, je weet het pas deels achteraf op deze markt.
op aFRR is het vooraf bekend.

Ik doe niet aan bijgeloof. Dat brengt ongeluk.


  • scoobs
  • Registratie: December 2019
  • Laatst online: 22:51
U vraagt, wij draaien. Ik heb dit zojuist al opgenomen in mijn automation waar ik het gisteren over had. Nog even geduld allen; ik wil eerst de automation een paar dagen laten werken alvorens hem hier te dumpen.

Battery charge current op 0 zetten stuurt alle PV naar buiten, het is een kwestie van een beetje de algoritmes aftasten waarop dit goed werkt (eg, geen false positives) iets simpels als 30ct bovengemiddeld van de laatste 24u + een floor van 40ct is een relatief veilige implementatie

[ Voor 41% gewijzigd door scoobs op 09-04-2026 15:51 ]


  • Puppetmaster
  • Registratie: December 2001
  • Laatst online: 23:30
Maar is die automatisering dan nog wel compatibel met Balans?
Anders moet er immers een korting terugbetaald worden. 🤔

It seems that males are allowed to exist after all, because they help females get rid of deleterious mutations...


  • paQ
  • Registratie: Augustus 2001
  • Laatst online: 00:21
scoobs schreef op donderdag 9 april 2026 @ 15:46:
U vraagt, wij draaien. Ik heb dit zojuist al opgenomen in mijn automation waar ik het gisteren over had. Nog even geduld allen; ik wil eerst de automation een paar dagen laten werken alvorens hem hier te dumpen.

Battery charge current op 0 zetten stuurt alle PV naar buiten, het is een kwestie van een beetje de algoritmes aftasten waarop dit goed werkt (eg, geen false positives) iets simpels als 30ct bovengemiddeld van de laatste 24u + een floor van 40ct is een relatief veilige implementatie
een charge current die je aanpast wordt volgens mij elke 45 sec overruled.

Ik doe niet aan bijgeloof. Dat brengt ongeluk.


  • Yaay
  • Registratie: Januari 2022
  • Niet online
Wolly schreef op donderdag 9 april 2026 @ 15:31:
[...]


Ik zit op SOC43 en hij is nu ook gestopt met exporteren. MIsschien RT2?

@Tasteless Laatst geactiveerde interval was 15:06-15:15.
De TenneT Balance Delta High Resolution intergratie laat regelstand 2 zien vanaf 15.31, in het kwartier daarvoor van 15.15-15.30 was het regelstand 1 (opregelen). Dus vreemd dat er niet werd terug geleverd.

  • scoobs
  • Registratie: December 2019
  • Laatst online: 22:51
@Puppetmaster als er een API komt waarbij ze aangeven op welke markt ze straks actief zijn, zeker. Dan blijf ik braaf met mijn vingertjes van het systeem af dat voor gridstabiliteit zorgt. Vooralsnog is dat niet aan de orde. Bovendien blijf ik af van de parameters die door het EMS aangestuurd worden; ik stuur solar input, beperk de grid export van solar, of start verbruikers op. Dat valt allemaal onder wel of geen zonnepanelen, of simpelweg huisgebruik. Dit zijn parameters die ik in principe ook kan doen door buiten "het systeem" om te werken met een aantal relais. De enige die allicht op het randje is, is de batterij blokkeren van solar charging.

@paQ enkel de grid charge vziw.

[ Voor 6% gewijzigd door scoobs op 09-04-2026 16:11 ]


  • jeeedeee
  • Registratie: Augustus 2010
  • Laatst online: 22:38
De lotto heeft hier niks gekost denk ik, ik zie dat ik om 15:31 een definitieve regeltoestand 2 van afgelopen kwartier (dus 15:15-15:30?) kreeg... Afbeeldingslocatie: https://tweakers.net/i/uL_sRKma7yKWHRwSebuo4hUcfAo=/800x/filters:strip_exif()/f/image/LAVLfDvUAMsENrKOfdezGTIc.png?f=fotoalbum_large

  • ibak
  • Registratie: Augustus 2025
  • Laatst online: 21:57
Tony71 schreef op donderdag 9 april 2026 @ 12:28:
[...]


Haha, geen AI hoor, gewoon even de feiten op een rij gezet omdat dit onderwerp me aan het hart gaat. Maar ik zal het korter houden!

Laten we wel eerlijk wezen naar elkaar: die hele onbalans-handel is toch eigenlijk een feestje voor de happy few op de oprit, terwijl de rest van de straat de rekening betaalt.

De overheid gaat daar vanaf 2027 keihard een einde aan maken. Eerst verdwijnt het salderen waardoor je dubbele belasting betaalt (inkoop én verkoop), en in 2028 komen die capaciteitsblokken waarbij je wordt beboet voor elke piek die je over het net jaagt.

Natuurlijk kijk ik ook naar mijn opties met 11 KW pv, warmtepomp, ev etc.

Maar na veel wikken en wegen lijkt mij de enige slimme weg dat je het klein en efficiënt houdt.

Neem een flinke batterij (10-15 kWh), maar combineer die met een bescheiden 1-fase omvormer van max 3,6 kW. Omdat die nieuwe tariefblokken toch 4 tot 5 uur duren, heb je aan die kleine 'motor' meer dan genoeg om je accu vol te druppelen zonder het net te belasten. Zo gebruik je de stroom lekker zelf in plaats van de fiscus te spekken.

Zoals ze in Amsterdam zeggen: 'Je ken wel een vrachtwagen kopen om een harinkie te halen op de Albert Cuyp, maar je staat alleen maar in de weg en de parkeerkosten zijn duurder dan de vis!' Kortom: wie niet groot is, moet slim zijn." En dat ben ik.
Tsjonge wat ben ik blij met mijn grote batterij in tegenstelling met wat jij verwacht vermoedelijk.
Naast de heldere uitleg van Paq.... :
Je zult toch 30 - 50 kw opwekken iedere dag en een 10kw of zo batterij hebben..
Ik moet er niet aan denken, heb ik veel te weinig aan overdag en savonds en in de winters ook.
Het moet bij je passen, en die 48kw doen het aardig goed bij mij.

  • Tony71
  • Registratie: Februari 2021
  • Laatst online: 01-05 07:44
ibak schreef op donderdag 9 april 2026 @ 18:45:
[...]

Tsjonge wat ben ik blij met mijn grote batterij in tegenstelling met wat jij verwacht vermoedelijk.
Naast de heldere uitleg van Paq.... :
Je zult toch 30 - 50 kw opwekken iedere dag en een 10kw of zo batterij hebben..
Ik moet er niet aan denken, heb ik veel te weinig aan overdag en savonds en in de winters ook.
Het moet bij je passen, en die 48kw doen het aardig goed bij mij.
Kijk als je de batterij al hebt, kun je niet meer terug en moet je verder. Ik probeer diegene met een batterijwens te informeren over de risico's als je een 'vrachtwagen' van een batterij kiest. Voor geheel 2026 zal het voor jou oke zijn. De beste jaren van voor 2025 komen nooit meer.
Vanaf 1 januari 2027/2028 zal alles anders zijn voor iedereen.
Vanaf dan betaal je voor elke kWh die je over de kabel trekt of duwt.
En mocht ook jij willen veranderen op ten duur, dan kun je de omvormer altijd downsizen

  • Moby
  • Registratie: November 2003
  • Niet online

Moby

Iets te zeggen? Nou en!

@Tony71 kan je misschien stoppen? Je wil ons overtuigen van, ja ik weet het niet eigenlijk. Trek voor jezelf de conclusie die je maar wil, maar doe dat in een algemeen topic en niet hier waar al eigenaren zitten. Je kan ze toch niet overtuigen met je bewAIs.

Kink FM radio player. Doet aan ultracrepidarianisme

Pagina: 1 ... 100 ... 118 Laatste