Ik doe niet aan bijgeloof. Dat brengt ongeluk.
Begrijp eigenlijk ook niet waarom er vannacht is opgeladen terwijl toen al bekend was dat er deze ochtend een zeer lage prijs zou gelden.paQ schreef op zondag 15 februari 2026 @ 10:42:
Sja dit is niet wenselijk.
Hij blijft inkopen, want negatief kaal, terwijl hij tegelijkertijd staat terug te leveren tegen negatieve tarieven.
[Afbeelding]
Hij drukt wel nog steeds een deel de accu in.
[Afbeelding]
Dan hadden we de dag met 50% kunnen starten en nu lekker laden tegen negatief tarief ipv vannacht tegen 6 of 7 ct.
Ik doe niet aan bijgeloof. Dat brengt ongeluk.
Dynamische tarieven liggen op 7ct momenteel, dat is gister al bepaald.paQ schreef op zondag 15 februari 2026 @ 11:31:
Dat van die lage prijs was natuurlijk niet bekend. Het tarief is net als een btc koers.
Dan kan je er best vanuit gaan dat ze dus laag zijn, en zo niet dan heb je de 50% lading achter de hand.
Zometeen is het dynamische tarief zelfs 5,6ct.
[ Voor 6% gewijzigd door Wolly op 15-02-2026 11:33 ]
We hebben geen dynamische tarieven.Wolly schreef op zondag 15 februari 2026 @ 11:32:
[...]
Dynamische tarieven liggen op 7ct momenteel, dat is gister al bepaald.
Dan kan je er best vanuit gaan dat ze dus laag zijn, en zo niet dan heb je de 50% lading achter de hand.
Zometeen is het dynamische tarief zelfs 5,6ct.
Ik doe niet aan bijgeloof. Dat brengt ongeluk.
Maar die geven wel weer hoe de verwachtingen liggen. En wat dan nog als het onbalanstarief ontploft? Accu is groot genoeg om dat op te vangen.
Ik ben er wel blij mee.fenrir schreef op zondag 15 februari 2026 @ 10:11:
De mijne is hetzelfde als afgelopen maand.
Iets anders, hier wordt op dit moment geladen terwijl de soc op 84% zit en het een zonnige dag lijkt te worden.
Waarom nu laden? Het is niet dat we een EV of WP hebben als stroomverbruikers.
Nu op 92 en meestal zakt zonopbrengst snel smiddags.
Koude nacht voorspeld en goed voor de warmtepomp.
Het is niet per persoon gestuurd nog valt hier vroeger te lezen.
Het gaat veranderen met meer zonopbrengst was ook al geschreven.
Het gaat daarna nog veranderen met affr stond ook al te lezen.
Daarbovenop gaat het niet om momenten maar om het grote plaatje en dat dan weer afgezet tegen het alternatief dat je niks of wat anders had gedaan.
Bekijken of het goed is moet per jaar dan heb je het beeld compleet, winter en zomer, dus niet per minuut en dan gaan roepen.
Heb geduld, het betreft een Pilot waar je aan mee doet en het ontwikkelt ( maar niet per half uur) en kijk naar je maandbedragen en laat de grafieken en sturing aan Balans.
Hier super resultaten per maand behaald, kan haast niet goedkoper met wat ik na correcties uiteindelijk betaald heb.
Als dit de dure maanden waren nou dan is het nu al een groot succes!
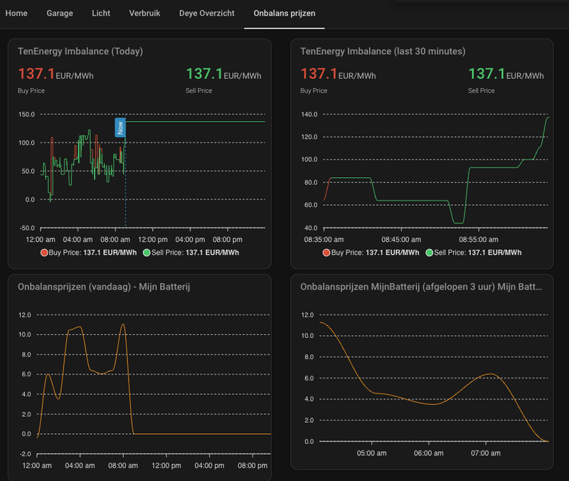
https://www.tennet.eu/nl-...etwork-data/balance-delta
Lowest is negatief. Wordt daartegen ingekocht momenteel?
[ Voor 12% gewijzigd door boekhour op 15-02-2026 11:49 ]
Ik ga de 100% niet halen, dus bovenstaand is voor mij juist positief. Maar ik snap wel de gedachte.... Klinkt tegenstrijdig idd.
Zonder de auto laden ga ik de 100% ook aantikken, en dan betalen voor het terugleveren, ik kan de panelen niet uitschakelen anders dan in de MK zelf.....
Ziet er lekker uit zo, maar toch ook weer niet
[ Voor 57% gewijzigd door blue eyes op 15-02-2026 12:00 ]
Alpha Innotec WP aardwarmte / 19230 WP Sunpower MAX 3 (32 / SMA - 18 / Enphase) 80 kWh BE batterij / vrijstaand huis gasloos / EV 40k per jaar
Ik ben toch malle pietje niet!
Ja, leuk. Maar mijn accu zat al op 80%, nu is hij op 92% en daar komt mijn zonnestroom nog bij. Dus werd er geladen met een negatieve prijs, maar ik heb straks kosten omdat de accu boven de 95% is en mijn zonnestroom gedumpt wordt op het netWolly schreef op zondag 15 februari 2026 @ 10:12:
[...]
De onbalansprijs (let op, dat is niet de verrekenprijs die je na 2 dagen ziet in je dashboard) is negatief.
Zie https://onbalansmarkt.com/live
Boven de 80% zou er niet meer geladen moeten worden vanaf het net, ook niet bij een negatieve prijs.
[ Voor 9% gewijzigd door fenrir op 15-02-2026 11:56 ]
Van klussen krijg je grijze haren
Laad nu van de zonnepanelen
[ Voor 20% gewijzigd door jacovn op 15-02-2026 12:03 ]
8x330 NO12.5°, 8x330 ZW12.5°, 8x350 ZW60°, 8x325 NO10°, SE8K, P500. 6x410 ZW10° Enphase
Het is nog verre van goed ingeregeld op het moment, denk dat Balans dit ook ziet en ga ervan uit dat er op de achtergrond hard aan wordt gewerkt dit op te lossen..fenrir schreef op zondag 15 februari 2026 @ 11:55:
[...]
Ja, leuk. Maar mijn accu zat al op 80%, nu is hij op 92% en daar komt mijn zonnestroom nog bij. Dus werd er geladen met een negatieve prijs, maar ik heb straks kosten omdat de accu boven de 95% is en mijn zonnestroom gedumpt wordt op het net
Boven de 80% zou er niet meer geladen moeten worden vanaf het net, ook niet bij een negatieve prijs.
Pana WH-MDC09J3E5 | 32 x 400wp Risen Solar | Byd Atto 3 | Balans energie 48,2kWh batterij
Kan iemand mij vertellen wat ik als startdatum onderneming in dien te vullen voor stap 1 hier? Is dit dat 1 december, want dat zou dan betekenen dat ik nog een aangifte over Q4 moet doen?
En voor de verwachte omzet etc, gewoon overal 0, of alvast de aanschaf batterij en de Schatting omzet obv geschatte waardes van Balans?
En als ik het goed zie stuur ik die brief per post op, hoop ik binnen 2 rekenen op reactie, en kan ik dan KOR aanvragen zodat die per 1 April actief is? Of misschien dan pas per 1/7, maar dan heb ik dus 2 kwartalen prive gebruik te verrekenen?
Dit zijn allemaal use cases voor BE om aanpassingen te maken. En wij moeten leren dat niet elk moment het optimale is, maar kijken naar resultaten over de dag, week en niet op de minuut.
Ja, er zullen tegenvallers tussen zitten.
Generieke settings vs eigen settings eigen situatie. Heel benieuwd of er een intelligentie wordt ingebouwd, lokaal. Daar ga ik wel vanuit, immers, elke situatie is anders en software is tegenwoordig gemakkelijk in te regelen per situatie.
We zijn er bewust ingegaan.
Alpha Innotec WP aardwarmte / 19230 WP Sunpower MAX 3 (32 / SMA - 18 / Enphase) 80 kWh BE batterij / vrijstaand huis gasloos / EV 40k per jaar
Pana WH-MDC09J3E5 | 32 x 400wp Risen Solar | Byd Atto 3 | Balans energie 48,2kWh batterij
Je moet echt ff bedenken dat je ondernemer bent als je als je de btw terug wil vragen. Je moet aangifte doen van de omzet van je onderneming. Die aangifte moet je over ieder kwartaal doen. Als je begint met je onderneming op 1/12 dan moet je dus aangifte doen over Q4 van 2025. Dat dit maar 1 maand is voor jou maakt daarvoor niet uit. Je moet aangifte doen van wat je daadwerkelijk aan omzet hebt gedraaid, niet van wat is verwacht of gehooptqua111 schreef op zondag 15 februari 2026 @ 12:07:
Balans heeft op 1 december mijn batterij geinstalleerd. Ik heb de eerdere posts rond BTW teruggave erbij gepakt.
Kan iemand mij vertellen wat ik als startdatum onderneming in dien te vullen voor stap 1 hier? Is dit dat 1 december, want dat zou dan betekenen dat ik nog een aangifte over Q4 moet doen?
En voor de verwachte omzet etc, gewoon overal 0, of alvast de aanschaf batterij en de Schatting omzet obv geschatte waardes van Balans?
En als ik het goed zie stuur ik die brief per post op, hoop ik binnen 2 rekenen op reactie, en kan ik dan KOR aanvragen zodat die per 1 April actief is? Of misschien dan pas per 1/7, maar dan heb ik dus 2 kwartalen prive gebruik te verrekenen?
Ik ben toch malle pietje niet!
Ik denk dat er hier ook wat mensen zitten die vergeten zijn dat dit een pilot is. Opstart fase, kinder ziektes, etc.
Ik was dit al serieus aan het overwegen, totdat ik me herinnerde dat een negatieve kale stroomprijs niet betekent dat de stroom echt gratis is. Je betaald voor iedere kWh natuurlijk energiebelasting en BTW. Dus de hele buurt gratis laten laden is niet perse een goed ideeThe Legend schreef op zondag 15 februari 2026 @ 11:54:
Eigen EV zit straks op 90%. Is dit nu het moment om de buren te vragen of ze alsjeblieft hun auto gratis willen laden op mijn paal?
Ik ben toch malle pietje niet!
Hier staat de accu op 98%, en de auto is inmiddels vol. Dus dacht ik; laat ik de sauna aanzetten! Doe ik sowieso vaak op de zondag. Die trekt 8 kW. Komt er weer wat ruimte voor de zonnestroom vanmiddag. Gaat het EMS alsnog met 8 kW van het net laden, hahahaecn1985 schreef op zondag 15 februari 2026 @ 12:07:
Bij ons is de batterij nu 94% en we zijn een nacht weg geweest dus de EV niet kunnen koppelen
Ik snap dat het allemaal nog wat moet worden aangepast, maar dit lijkt me wel laaghangend fruit (en ook iets waar je in aanloop al iets mee had kunnen doen). " Als accu >95%, dan NIET op de onbalansmarkt de laatste kWh erin proberen te proppen". Wat de prijs ook moge zijn...
Edit @12:22: inmiddels -20 cent
Gasloze vrijstaande woning (A++++), Ecoforest EcoGeo Basic WP, Bodembron, BV 300 L, Duco Energy Premium WTW (2 zones, CO2 gestuurd), 13000 Wp zonnepanelen (4860 Wp ONO, 8140 Wp WZW), Nissan Leaf 2.0, Zappi V2.1, Balans energie 48,2 kWh thuisaccu
Helemaal waar. Dat betekend niet dat er niet aangegeven kan worden wat er mogelijk verbeterd / aangepast kan worden. Denk ook niet meer als normaal bij een systeem waar nog veel onduidelijkheden zitten / en het dus ‘nieuw’ is voor de meeste mensen. Wat mij betreft is dit ook niet direct kritiek maar meer ventilatie van de punten die opvallen.overhyped schreef op zondag 15 februari 2026 @ 12:15:
[...]
Ik denk dat er hier ook wat mensen zitten die vergeten zijn dat dit een pilot is. Opstart fase, kinder ziektes, etc.
Pana WH-MDC09J3E5 | 32 x 400wp Risen Solar | Byd Atto 3 | Balans energie 48,2kWh batterij
Wat @Sportmind zegt, dit zijn toch wel de makkelijkste dingen om te regelen.overhyped schreef op zondag 15 februari 2026 @ 12:15:
[...]
Ik denk dat er hier ook wat mensen zitten die vergeten zijn dat dit een pilot is. Opstart fase, kinder ziektes, etc.
Qua communicatie vind ik dat er flink verbeterd kan worden, dat kost niets. Alle “berichten” die via een enkele user vanuit BE hier worden geplaatst zijn interessant maar stuur gewoon een nieuwsbrief uit met de vorderingen.
Alpha Innotec WP aardwarmte / 19230 WP Sunpower MAX 3 (32 / SMA - 18 / Enphase) 80 kWh BE batterij / vrijstaand huis gasloos / EV 40k per jaar
[ Voor 35% gewijzigd door The Legend op 15-02-2026 12:44 ]
Ik ben toch malle pietje niet!
Alpha Innotec WP aardwarmte / 19230 WP Sunpower MAX 3 (32 / SMA - 18 / Enphase) 80 kWh BE batterij / vrijstaand huis gasloos / EV 40k per jaar
Laadstroom nihil.
99%. Ben niet thuis. Kan niet kijken wat Ah en soc per accu is helaas.
Ik doe niet aan bijgeloof. Dat brengt ongeluk.
Hoe doe je dat nu eigenlijk verder met PV. Accu vol; schakel je de PV dan uit bij negatieve prijzen?paQ schreef op zondag 15 februari 2026 @ 13:04:
Ok. Uitgeladen. Er gaat niets meer in de accu.
Laadstroom nihil.
99%. Ben niet thuis. Kan niet kijken wat Ah en soc per accu is helaas.
(tenminste, hier schijnt het zonnetje behoorlijk momenteel)
Dat is het logische idd..... (of accu's bijkopenjj85 schreef op zondag 15 februari 2026 @ 13:09:
[...]
Hoe doe je dat nu eigenlijk verder met PV. Accu vol; schakel je de PV dan uit bij negatieve prijzen?
(tenminste, hier schijnt het zonnetje behoorlijk momenteel)
En het systeem zo dadelijk zo slim moeten worden dat gemiddeld genomen het systeem dan weet om de accu voor 8 uur in de ochtend zo ver leeg te hebben dat overdag geladen kan worden.....
Alpha Innotec WP aardwarmte / 19230 WP Sunpower MAX 3 (32 / SMA - 18 / Enphase) 80 kWh BE batterij / vrijstaand huis gasloos / EV 40k per jaar
Accu bijkopen is op dit moment zinloos omdat BE op percentage laadt.blue eyes schreef op zondag 15 februari 2026 @ 13:13:
[...]
Dat is het logische idd..... (of accu's bijkopen)
Is dat een doel van BE? Of denken wij dat dit hun doel is?En het systeem zo dadelijk zo slim moeten worden dat gemiddeld genomen het systeem dan weet om de accu voor 8 uur in de ochtend zo ver leeg te hebben dat overdag geladen kan worden.....
Volgens mij het doel om te handelen.
[ Voor 21% gewijzigd door Wolly op 15-02-2026 13:17 ]
Se terugschroeven via modbus.jj85 schreef op zondag 15 februari 2026 @ 13:09:
[...]
Hoe doe je dat nu eigenlijk verder met PV. Accu vol; schakel je de PV dan uit bij negatieve prijzen?
(tenminste, hier schijnt het zonnetje behoorlijk momenteel)
Of je systeem off grid knallen. Dan gaat alles automatisch.
Dit is iig geen oplossing zo. Stroom importeren terwijl hij aan de anderenkant exporteert.
Is elke kWh 4 cent voor BE trouwens.
Ik doe niet aan bijgeloof. Dat brengt ongeluk.
Bingo. Optimaal laden, wel of niet terugleveren is ons belang. BE heeft een ander belang.Wolly schreef op zondag 15 februari 2026 @ 13:15:
[...]
Accu bijkopen is op dit moment zinloos omdat BE op percentage laadt.
[...]
Is dat een doel van BE? Of denken wij dat dit hun doel is?
Volgens mij het doel om te handelen.
Hoeft elkaar niet te bijten.
Mijn risico is dus dat ik mijn panelen niet uit kan zetten en zomers tot 120 kWh aan opwek heb.....
Overigens zakt de SOC hier gestaag.... dicht tegen de max van het grid aan het laden / witgoed / WP, maar de zon opbrengst is nog niet hoog genoeg, dus ik zit vandaag lekker
Auto nu op 84%, accu gezakt naar 86%. Begint iets bewolkt te worden - goede planning ,
(niets met goede instellingen van BE te maken; hier komt het toevallig goed uit, toeval).
[ Voor 24% gewijzigd door blue eyes op 15-02-2026 13:28 ]
Alpha Innotec WP aardwarmte / 19230 WP Sunpower MAX 3 (32 / SMA - 18 / Enphase) 80 kWh BE batterij / vrijstaand huis gasloos / EV 40k per jaar
[ Voor 17% gewijzigd door The Legend op 15-02-2026 13:29 ]
Ik ben toch malle pietje niet!
Laden van het grid gaat volle bak door.
Alpha Innotec WP aardwarmte / 19230 WP Sunpower MAX 3 (32 / SMA - 18 / Enphase) 80 kWh BE batterij / vrijstaand huis gasloos / EV 40k per jaar
Ik heb dit nu handmatig gedaan.
Alpha Innotec WP aardwarmte / 19230 WP Sunpower MAX 3 (32 / SMA - 18 / Enphase) 80 kWh BE batterij / vrijstaand huis gasloos / EV 40k per jaar
Volgens mij is het me gelukt om op basis hiervan een HomeyScript te maken die de onbalansprijs ophaalt en als mijn SOC <80% is SolarEdge powerlimit op 0% te zetten.
Ik ben toch malle pietje niet!
Hoe kom je aan die API dan?
Gasloze vrijstaande woning (A++++), Ecoforest EcoGeo Basic WP, Bodembron, BV 300 L, Duco Energy Premium WTW (2 zones, CO2 gestuurd), 13000 Wp zonnepanelen (4860 Wp ONO, 8140 Wp WZW), Nissan Leaf 2.0, Zappi V2.1, Balans energie 48,2 kWh thuisaccu
De URL https://api.mijnbatterij.nl/api/imbalance/simple geeft een JSON terug met per minuut de onbalansprijzen.
Nu met -21 cent kunnen we zeggen goed gedaan Don.
Ok er zijn er met 120 kw zonopbrengst , die kunnen wat minder vol op een zonnige dag als degene met 15kw opbrengst dus als we ooit per individu kunnen regelen graag.
Maar stel we hebben 8 euro verdiend en met iets doorschieten ook 3 euro verloren, moeten we ons dan op die 3 euro richten of blij zijn met die 5 ?
Het gevoel komt vast nog van toen we allemaal in de spaarstand zelf aan de knoppen zaten, maar dat hoeft nu niet meer met deze batterij van Balans.
Vergeet svp niet dat nieuwe deelnemers vaak alleen de laatste pagina's lezen ter inschatting en dit onnodig afschrikt.
Het is voor ons early adapters goed als er veel mensen meedoen , het helpt ons dat Balans kan ontwikkelen, lang mag gaan bestaan, Tennet ons als belangrijke speler gaat zien en we met veel het net maximaal ontlasten.
Die winst is ons misschien belangrijker op termijn als dat we ook wel eens wat verliezen tijdens het vele winnen, toch?
Als relatief duidelijk is dat er x aan zon komt / is, en in Solcast kun je zelfs zien hoeveel over 30 min en hoeveel over 60 min, en ook op welk tijtdstip de piek, dan kun je daar best eenvoudig op anticiperen, in plaats van stroom te importeren met 2 cent opslag, en het vervolgens door de achterdeur weer eruit te drukken, met wederom 2 cent opslag. Zeker als de Deye al rond de 56.5V zit te drukken met nog slechts enkele Amperes.
Als er nog maar 8A de accu in kan, waarom zou je dan met 200A stroom importeren?
[ Voor 17% gewijzigd door paQ op 15-02-2026 16:02 ]
Ik doe niet aan bijgeloof. Dat brengt ongeluk.
Voor het hele land de zon opbrengst?paQ schreef op zondag 15 februari 2026 @ 16:00:
Het is op deze wijze verre van efficiënt.
Als relatief duidelijk is dat er x aan zon komt / is, en in Solcast kun je zelfs zien hoeveel over 30 min en hoeveel over 60 min, en ook op welk tijtdstip de piek, dan kun je daar best eenvoudig op anticiperen, in plaats van stroom te importeren met 2 cent opslag, en het vervolgens door de achterdeur weer eruit te drukken, met wederom 2 cent opslag. Zeker als de Deye al rond de 56.5V zit te drukken met nog slechts enkele Amperes.
Als er nog maar 8A de accu in kan, waarom zou je dan met 200A stroom importeren?
Heeft dan de deelnemer in zeeland waar het bewolkt is of de deelnemer in gelderland waar het zonnig is gelijk?
Nee, middels Solcast.ibak schreef op zondag 15 februari 2026 @ 16:07:
[...]
Voor het hele land de zon opbrengst?
Heeft dan de deelnemer in zeeland waar het bewolkt is of de deelnemer in gelderland waar het zonnig is gelijk?
Er zijn momenteel denk ik weinig (of geen?) betere mogelijkheden om het per installatie zo goed mogelijk in te schatten / voorspellen.
[ Voor 4% gewijzigd door paQ op 15-02-2026 16:26 ]
Ik doe niet aan bijgeloof. Dat brengt ongeluk.
Stuurt Balans dan al per installatie?paQ schreef op zondag 15 februari 2026 @ 16:23:
[...]
Nee, middels Solcast.
Er zijn momenteel denk ik weinig (of geen?) betere mogelijkheden om het per installatie zo goed mogelijk in te schatten / voorspellen.
Dat stond toch nog open?
- Bij een negatieve stroomprijs en een accu van 95 procent in elk geval de productie van aangesloten zonnepanelen op de Deye stoppen
- Meer ruimte over houden voor eigen opwek en negatieve prijzen, dus bv de 80 procent naar 60 procent zetten
- Tussen 90 en 95 procent bij goede verkoop prijzen activaties starten om de accu te ontladen
Maar hopelijk eerst wat meer ruimte in de accu op dit soort dagen in de ochtend zodat hij minder snel vol is.
Die via pvgis is prima. En gratis.paQ schreef op zondag 15 februari 2026 @ 16:23:
[...]
Nee, middels Solcast.
Er zijn momenteel denk ik weinig (of geen?) betere mogelijkheden om het per installatie zo goed mogelijk in te schatten / voorspellen.
https://forecast.solar/
Even raar gedacht, maar krijgt BE niet bij elke afname en levering 2 cent per kWh?jeeedeee schreef op zondag 15 februari 2026 @ 17:00:
Bijzondere dag hier vandaag, ik zie toch echt wel veel verbeteringenIk vrees dat ik maar snel aan de slag moet met een api om de onbalansprijzen in home assistant krijgen en dan de andere omvormers aansturen. Daarnaast het project om hier door middel van het zwembad en een R1 verwarmingselement overbodige energie te kunnen affakkelen…
- Bij een negatieve stroomprijs en een accu van 95 procent in elk geval de productie van aangesloten zonnepanelen op de Deye stoppen
- Meer ruimte over houden voor eigen opwek en negatieve prijzen, dus bv de 80 procent naar 60 procent zetten
- Tussen 90 en 95 procent bij goede verkoop prijzen activaties starten om de accu te ontladen
Maar hopelijk eerst wat meer ruimte in de accu op dit soort dagen in de ochtend zodat hij minder snel vol is.
Dus belang dit zo te doen?
Uit de toon en hulp van Don denk ik dat niet, niet het doel, wel wellicht een gevolg van huidige setting?
We zitten gewoon in de opstart modus. lerend.... user cases verzamelen!
[ Voor 7% gewijzigd door blue eyes op 15-02-2026 18:09 ]
Alpha Innotec WP aardwarmte / 19230 WP Sunpower MAX 3 (32 / SMA - 18 / Enphase) 80 kWh BE batterij / vrijstaand huis gasloos / EV 40k per jaar
en ook weer bij elke kWh exportblue eyes schreef op zondag 15 februari 2026 @ 18:08:
[...]
Even raar gedacht, maar krijgt BE niet bij elke afname en levering 2 cent per kWh?
Dus belang dit zo te doen?
Uit de toon en hulp denk ik dat niet.
We zitten gewoon in de opstart modus. lerend.... user cases verzamelen!
... is ook allemaal prima in deze fase, maar er is best wat laaghangend fruit wat binnen no time gefixt kan zijn hoor. Laatste wijziging die ik kan herinneren is uit november volgens mij.
[ Voor 20% gewijzigd door paQ op 15-02-2026 18:11 ]
Ik doe niet aan bijgeloof. Dat brengt ongeluk.
Alpha Innotec WP aardwarmte / 19230 WP Sunpower MAX 3 (32 / SMA - 18 / Enphase) 80 kWh BE batterij / vrijstaand huis gasloos / EV 40k per jaar
Doet het redelijk oké voor ene gratis dienst... Maar Solcast staat echt wel een traptreetje of veel hoger.Get!em schreef op zondag 15 februari 2026 @ 17:38:
[...]
Die via pvgis is prima. En gratis.
https://forecast.solar/
[ Voor 41% gewijzigd door Ronald op 15-02-2026 18:21 ]
PV Output - Obdam; SolarEdge SE5K 'Voor korte strings'; 12x350Wp Oost-West 13°; 8x415Wp Zuid 10°; Totaal 7520Wp.
Dank voor de tip, kijken of dit wat toevoegt .
Ook verdiept in SMA. Ik kan via de MOD BUS wellicht toch het systeem uitschakelen.
Met behulp van AI heel ver gekomen, maar niet werkend.
Maar eens keer rustig voor gaan zitten.
Werkt super dat AI - maakt de scripts, je geeft de foutcodes en noem maar op
Spelletje gedaan, met vragen. Hoe mijn systeem om te zetten van dom naar slim.... En verdomd, zo goed als identiek als mijn gedachtengang.
Met dat verschil van twee opties: SMA via modus / HA of de site manager van SMA.
Grappig.
Alpha Innotec WP aardwarmte / 19230 WP Sunpower MAX 3 (32 / SMA - 18 / Enphase) 80 kWh BE batterij / vrijstaand huis gasloos / EV 40k per jaar
Let op dat je de Azimut absoluut juist instelt. Het werkt op de een of andere manier wat tegennatuurlijk.blue eyes schreef op zondag 15 februari 2026 @ 19:12:
Ook even een gratis Solcast account aangemaakt, even kijken of dit voldoet.
Ik doe niet aan bijgeloof. Dat brengt ongeluk.
Denk het ook hoor dat ze gewoon lerend zijn, denk echt niet dat ze het bewust doen. Ik zie wel dat ik vanochtend dus eerst zo'n 8 kWh extra heb geïmporteerd tot 95%, en daarna 8 kWh heb geëxporteerd tegen nog lagere negatieve prijzen. Daarom heb ik niet zo mijn best gedaan om de panelen te leggenblue eyes schreef op zondag 15 februari 2026 @ 18:08:
[...]
Even raar gedacht, maar krijgt BE niet bij elke afname en levering 2 cent per kWh?
Dus belang dit zo te doen?
Uit de toon en hulp van Don denk ik dat niet, niet het doel, wel wellicht een gevolg van huidige setting?
We zitten gewoon in de opstart modus. lerend.... user cases verzamelen!
Maar vind zeker afschakelen van de zonnepanelen als de Deye op 95% zit, en de energieprijs negatief toch wel 1 van de basis functionaliteiten die ze eigenlijk al wel voor elkaar mochten hebben... Nog twee weken, en dan zitten we hopelijk op aFFR en dan maar eens zien. Maar hoop ook dan dat er meer ruimte komt voor eigen opwek, die 6-7 kWh ruimte die er nu is (80-> 95%) is zelfs te weinig om de nacht door te komen / het extra verbruik van de Deye te compenseren...
En inderdaad, de laatste update aan het sturen van de Deye is voor zover we hier weten ergens in januari geweest...
Is sowieso al wat lastig, 2 systemen hier, beide systemen aan beide kanten van het dak.....paQ schreef op zondag 15 februari 2026 @ 19:19:
[...]
Let op dat je de Azimut absoluut juist instelt. Het wekt op de een of andere manier wat tegennatuurlijk.
Heb daarom maar 2 systemen aangemaakt, een oost en een west. Beide systemen maar gesplitst.
Huis ligt exact op het noorden / zuiden, dus 90 en -90 graden. Dak is exact 45 graden.
Nu maar even aankijken hoe en wat.
Alpha Innotec WP aardwarmte / 19230 WP Sunpower MAX 3 (32 / SMA - 18 / Enphase) 80 kWh BE batterij / vrijstaand huis gasloos / EV 40k per jaar
Ik vind het op z’n zacht gezegd een dom ding dat met veel te weinig parameters rekening houdt. Ook zou het wenselijk zijn om bijv iets van “slimme acties” in een app of op het portaal te kunnen ingeven. Bijv vakantiemodus, automatisch kopen/verkopen als batterij soc = <>x% en afrr prijs <> x (tov epex).
Ik ben aanzienlijk meer gaan betalen sinds ik gebruik maak van het systeem van BE.
Ik hoop dat er op zeer korte termijn een oplossing komt voor zonne-energie lozen en dat het systeem niet gaat laden als er veel zon verwacht wordt. De ontwikkeling lijkt stilgevallen. Als het EMS niet (veel) slimmer wordt ben ik de eerste die opzegt als ik mijn 2 jaar heb uitgediend.
Ik mis ook een update over de status van de pilot. 1x p/m een mailtje oid.
Waarom kunnen we nu met -21ct zeggen "Goed gedaan Don".?ibak schreef op zondag 15 februari 2026 @ 15:51:
Enkele weken geleden was de prijs per kw -20 cent en de consensus hier op het forum" waarom pompen we de accu niet vol en waarom maar met 7 minuten activaties"
Nu met -21 cent kunnen we zeggen goed gedaan Don.
Die -20 ct (het was net geen -21) vanmorgen kwam toen accu's al nagenoeg vol zaten én toen mensen met panelen op hetzelfde moment aan het terugleveren waren. Daarnaast duurde die -20ct welgeteld 1,5 minuut, dat is dus nooit de verrekenprijs waar wij op worden afgerekend.
Er is niemand hier met 120kWh zonopbrengst vandaag. En ook niemand die 8 euro heeft verdiend, was het maar zo'n feestOk er zijn er met 120 kw zonopbrengst , die kunnen wat minder vol op een zonnige dag als degene met 15kw opbrengst dus als we ooit per individu kunnen regelen graag.
Maar stel we hebben 8 euro verdiend en met iets doorschieten ook 3 euro verloren, moeten we ons dan op die 3 euro richten of blij zijn met die 5 ?
Het is juist belangrijk dat nieuwe deelnemers niet alleen de gouden bergen geloven die op de site staan, maar ook weten dat er nadelen aan het systeem zitten. Zoals dat het momenteel niet ingeregeld is op zonnepanelen, dat het laden van een EV leidt tot 20% verlies (wat bij 15.000km/3000kWh al gauw 600kWh per jaar is) en dat de omvormer per dag met gemak 4-6kWh wegstookt (dus nog eens 1500kWh per jaar).Het gevoel komt vast nog van toen we allemaal in de spaarstand zelf aan de knoppen zaten, maar dat hoeft nu niet meer met deze batterij van Balans.
Vergeet svp niet dat nieuwe deelnemers vaak alleen de laatste pagina's lezen ter inschatting en dit onnodig afschrikt.
Dit moet echt snel opgelost worden anders gaat bij mij de stekker er uit.
Bij mij hetzelfde, ik heb de WP maar wat extra warm water laten maken op de krachtige stand om de opwek van de zonnepanelen te compenseren.deejeebv schreef op maandag 16 februari 2026 @ 07:48:
Gisteren om 10:35 begonnen mijn zonnepanelen al meer te produceren dan mijn Deye kon verwerken, omdat vlak daarvoor nog vanuit het net werd geladen omdat de prijs negatief was. Dit is echt waanzin. Het is dat ik dit in de gaten had en ik de SolarEdge om 11:07 terug kon regelen anders had ik flink gaan terugleveren tegen negatieve prijzen.
Dit moet echt snel opgelost worden anders gaat bij mij de stekker er uit.
Idee van de accu is natuurlijk (ook) dat zulke dingen juist niet meer nodig zijn
Daikin 8kW FE⚡ 4,7kWp☀️ | 48kWh balans energie🔋
Hier hetzelfde verhaal. Ik ben momenteel een weekje weg. Maar gister heeft de SE dus de accu in notime op 100% gezet en daarna lekker urenlang teruggeleverd tegen negatieve prijzen + de BE opslag a 2ct.deejeebv schreef op maandag 16 februari 2026 @ 07:48:
Gisteren om 10:35 begonnen mijn zonnepanelen al meer te produceren dan mijn Deye kon verwerken, omdat vlak daarvoor nog vanuit het net werd geladen omdat de prijs negatief was. Dit is echt waanzin. Het is dat ik dit in de gaten had en ik de SolarEdge om 11:07 terug kon regelen anders had ik flink gaan terugleveren tegen negatieve prijzen.
Dit moet echt snel opgelost worden anders gaat bij mij de stekker er uit.
De focus lijkt momenteel op zo veel mogelijk installaties opleveren te liggen. De software van het EMS wordt niet verbeterd. Terwijl juist daar de kracht van het systeem zou moeten zitten.
Ik was ook niet thuis, maar via de Homey kon ik het vermogen van de SE op 0% zetten.bart997 schreef op maandag 16 februari 2026 @ 08:14:
[...]
Hier hetzelfde verhaal. Ik ben momenteel een weekje weg. Maar gister heeft de SE dus de accu in notime op 100% gezet en daarna lekker urenlang teruggeleverd tegen negatieve prijzen + de BE opslag a 2ct.
Ik doe niet aan bijgeloof. Dat brengt ongeluk.
Is die ook te benaderen via Home Assistant, ik vind deze zo helaas niet terug? Met hulp van jouw Yaml voor de onbalansprijzen inmiddels gisteravond een dashboard in elkaar geklust. Nu nog even wat regelen zodat evt de omvormers omlaag worden geschroeft.paQ schreef op maandag 16 februari 2026 @ 08:58:
Voor de Deye aangesloten panelen kun je „solar sell“ uitvinken. Dan exporteert ie niet.
In mijn ogen is dat een nooduitgang. Dat betekent immers dat je de capaciteit van je zonnepanelen niet benut.paQ schreef op maandag 16 februari 2026 @ 08:58:
Voor de Deye aangesloten panelen kun je „solar sell“ uitvinken. Dan exporteert ie niet.
Idealiter zou het de accu in moeten vloeien, de EV moeten opladen en andere slurpende apparaten voorzien van elektronen. Ik ben er nog niet over uit wat de volgorde moet zijn, aan de ene kant wil ik de electriciteit natuurlijk direct verbruiken (vanwege omzettingsverliezen en accu slijtage) en aan de andere kant ben ik ook op zoek naar gemak zoals Balans dat verkoopt.
Oftewel: Het moet wel een hobby blijven
/f/image/2MTCdKu3rn8vyG7PkLq2k3UA.png?f=fotoalbum_large)
Als ik kijk naar de dag van gister zat mijn accu rond 12:15 vol, panelen zitten aangesloten op de Deye dus deze schakelt ze af? aangezien geen export naar het net? Gister niet thuis dus helaas niet de mogelijkheid te anticiperen op de volle accu op het moment van de zon piek.
Sluit me aan bij bovenstaande reacties, ondanks we in een pilot zitten zie ik graag op korte termijn verbeteringen het lijkt nu stil te staan, er wordt vast hard gewerkt op de achtergrond maar door het gebrek aan updates krijg ik hier in elk geval geen duidelijk beeld van.
Ik snap dat de focus op aFFR ligt maar lijkt me dat ook de opwek daarbij goed ingeregeld moet zijn omdat een groot deel anders al met een volle accu zit op het moment dat er geïmporteerd moet worden van het net?
Lijkt me dat het een samenhangt met het ander?
@Balans Energie ondanks de drukte is een update gewenst en wellicht efficiënter als iedereen afzonderlijk per mail vragen te beantwoorden.
Pana WH-MDC09J3E5 | 32 x 400wp Risen Solar | Byd Atto 3 | Balans energie 48,2kWh batterij
Dat lost zich vanzelf op: hij schroeft terug bij vol, maar daaronder niet.Wolly schreef op maandag 16 februari 2026 @ 09:09:
[...]
In mijn ogen is dat een nooduitgang. Dat betekent immers dat je de capaciteit van je zonnepanelen niet benut.
Idealiter zou het de accu in moeten vloeien, de EV moeten opladen en andere slurpende apparaten voorzien van elektronen. Ik ben er nog niet over uit wat de volgorde moet zijn, aan de ene kant wil ik de electriciteit natuurlijk direct verbruiken (vanwege omzettingsverliezen en accu slijtage) en aan de andere kant ben ik ook op zoek naar gemak zoals Balans dat verkoopt.
Oftewel: Het moet wel een hobby blijven
Dus als je verbruikers aanzet gaat ie produceren.
Het exporteren natuurlijk alleen uitschakelen als de prijs daar naar is. We krijgen dit jaar de EBE e.d. toch nog gesaldeerd, toch?
Dus ik zou zeggen zodra de all in prijs onder de 0 duikt, vinkje uit.
@jeeedeee
switch.inverter_export_surplus
Ik doe niet aan bijgeloof. Dat brengt ongeluk.
Wat er gebeurt is dat het voltage toeneemt en de laadstroom af. Tot dat moment blijft ie de accu vullen. Bij 95% issie niet vol maar blijft hij doorladen, maar tegen ws ergens rond de 56.6V en dus lage stroom. Wat hij aan Amperes niet meer kwijt kan in de accu, drukt ie er aan de achterkant weer terug uit het net op. Heb je PV aan de Deye, dan kun je dus solar sell uitzetten, en zal hij het vermogen beperken aan de PV kant.ecn1985 schreef op maandag 16 februari 2026 @ 09:31:
[Afbeelding]
Als ik kijk naar de dag van gister zat mijn accu rond 12:15 vol, panelen zitten aangesloten op de Deye dus deze schakelt ze af? aangezien geen export naar het net? Gister niet thuis dus helaas niet de mogelijkheid te anticiperen op de volle accu op het moment van de zon piek.
Hier was hij vol, en ging er op een gegeven moment nog maar 34W de accu in.
[ Voor 16% gewijzigd door paQ op 16-02-2026 09:48 ]
Ik doe niet aan bijgeloof. Dat brengt ongeluk.
Is er een rede dat dit niet als standaard wordt ingesteld wanneer de panelen direct op de Deye worden aangesloten? Ik zie niet direct een nadeel om dit niet in te stellen?paQ schreef op maandag 16 februari 2026 @ 09:46:
[...]
Wat er gebeurt is dat het voltage toeneemt en de laadstroom af. Tot dat moment blijft ie de accu vullen. Bij 95% issie niet vol maar blijft hij doorladen, maar tegen ws ergens rond de 56.6V en dus lage stroom. Wat hij aan Amperes niet meer kwijt kan in de accu, drukt ie er aan de achterkant weer terug uit het net op. Heb je PV aan de Deye, dan kun je dus solar sell uitzetten, en zal hij het vermogen beperken aan de PV kant.
Hier was hij vol, en ging er op een gegeven moment nog maar 34W de accu in.
[Afbeelding]
Ik kan in de Balans grafiek niet zien wat er naar het net wordt gedrukt?
[ Voor 3% gewijzigd door ecn1985 op 16-02-2026 09:56 ]
Pana WH-MDC09J3E5 | 32 x 400wp Risen Solar | Byd Atto 3 | Balans energie 48,2kWh batterij
Niet echt een reden behalve tijd denk ik.ecn1985 schreef op maandag 16 februari 2026 @ 09:55:
[...]
Is er een rede dat dit niet als standaard wordt ingesteld wanneer de panelen direct op de Deye worden aangesloten? Ik zie niet direct een nadeel om dit niet in te stellen?
Ik kan in de Balans grafiek niet zien wat er naar het net wordt gedrukt?
Maar het kan nooit echt heel lastig zijn dit soort dingetjes werkend krijgen.
Het is echt laaghangend fruit m.i.
Af en toe een uurtje hier en daar in dit soort zaken steken en wat testen met parameters. Hoeft niet feilloos, maar kan nooit lastig zijn.
ALS prijs all in negatief DAN Solar Sell uit.
(en vice versa)
Kost hoogtuit 15 min om te implementeren.
En zo zijn er nog wel enkele zaken hoor. Solcast integratie zal heus wel wat meer tijd in gaan zitten, want het weer besluit ook wel eens ineens wat anders te gaan doen bijv, En hoe krijg je iedereen zover dat ze coordinaten, Azimut en hellingshoek (juist) doorgeven?
Maar keihard inkopen terwijl de zon staat te fikken bij 86% SOC gaat nergens over natuurlijk. Je houdt nieteens plek voor je eigen AFRR activatie zo.
Ik doe niet aan bijgeloof. Dat brengt ongeluk.
[ Voor 9% gewijzigd door jeeedeee op 16-02-2026 10:06 ]
klopt staar er inderdaad bij actueel, heb ik vanaf 12:15 tot. 14:15 aardig wat teruggeleverdjeeedeee schreef op maandag 16 februari 2026 @ 10:03:
@ecn1985 export zou je wel moeten kunnen zien, maar misschien dat bij history de data er nog niet is. (ik zie bij mij ook alleen dag data voor 15-02, nog geen uurdata van import/export) Kan je eens kijken bij actueel, en dan de 24 uurs grafiek? Je ziet bij mij de rode lijn onder de nul lopen, dat is teruglevering.
[Afbeelding]
Pana WH-MDC09J3E5 | 32 x 400wp Risen Solar | Byd Atto 3 | Balans energie 48,2kWh batterij
Coördinaten kun je geocoden uit de postcode... Verder kun je gewoon een gemiddelde ligging nemen bij gebrek aan input... dat zit orde-grootte genoeg in de buurt.paQ schreef op maandag 16 februari 2026 @ 10:01:
En hoe krijg je iedereen zover dat ze coordinaten, Azimut en hellingshoek (juist) doorgeven?
PV Output - Obdam; SolarEdge SE5K 'Voor korte strings'; 12x350Wp Oost-West 13°; 8x415Wp Zuid 10°; Totaal 7520Wp.
Het nadeel is dat het nu dan nog handmatig gedaan moet worden.paQ schreef op maandag 16 februari 2026 @ 10:01:
[...]
Niet echt een reden behalve tijd denk ik.
Maar het kan nooit echt heel lastig zijn dit soort dingetjes werkend krijgen.
Het is echt laaghangend fruit m.i.
Af en toe een uurtje hier en daar in dit soort zaken steken en wat testen met parameters. Hoeft niet feilloos, maar kan nooit lastig zijn.
ALS prijs all in negatief DAN Solar Sell uit.
(en vice versa)
Kost hoogtuit 15 min om te implementeren.
En zo zijn er nog wel enkele zaken hoor. Solcast integratie zal heus wel wat meer tijd in gaan zitten, want het weer besluit ook wel eens ineens wat anders te gaan doen bijv, En hoe krijg je iedereen zover dat ze coordinaten, Azimut en hellingshoek (juist) doorgeven?
Maar keihard inkopen terwijl de zon staat te fikken bij 86% SOC gaat nergens over natuurlijk. Je houdt nieteens plek voor je eigen AFRR activatie zo.
Maar inderdaad gisterochtend zowat continu activaties vanaf 09:00 waardoor de accu om 12:00 op het moment van de piek in opwek volzat.
Voor Balans is het probleem denk ik minder groot op het moment dat aFFR gaat werken kunnen ze de min max soc verschuiven naar 80 / 20 dan is er altijd ruimte vrij. Dan heeft de gebruiker minder bruikbare opslagcapaciteit maar aFFR functionaliteit werkt dan wel.
Pana WH-MDC09J3E5 | 32 x 400wp Risen Solar | Byd Atto 3 | Balans energie 48,2kWh batterij
Ja, of bij de mensen die het niet kunnen / willen doorgeven, gewoon PV vooruitzicht niet meenemen.Ronald schreef op maandag 16 februari 2026 @ 10:10:
[...]
Coördinaten kun je geocoden uit de postcode... Verder kun je gewoon een gemiddelde ligging nemen bij gebrek aan input... dat zit orde-grootte genoeg in de buurt.
Ik doe niet aan bijgeloof. Dat brengt ongeluk.
Het is hoe dan ook beter dan wat er nu gebeurd, als startpunt natuurlijk prima.Ronald schreef op maandag 16 februari 2026 @ 10:10:
[...]
Coördinaten kun je geocoden uit de postcode... Verder kun je gewoon een gemiddelde ligging nemen bij gebrek aan input... dat zit orde-grootte genoeg in de buurt.
Pana WH-MDC09J3E5 | 32 x 400wp Risen Solar | Byd Atto 3 | Balans energie 48,2kWh batterij
Je hoeft het niet handmatig te doen. Je kunt super eenvoudig een automation maken.ecn1985 schreef op maandag 16 februari 2026 @ 10:12:
[...]
Het nadeel is dat het nu dan nog handmatig gedaan moet worden.
Maar inderdaad gisterochtend zowat continu activaties vanaf 09:00 waardoor de accu om 12:00 op het moment van de piek in opwek volzat.
Voor Balans is het probleem denk ik minder groot op het moment dat aFFR gaat werken kunnen ze de min max soc verschuiven naar 80 / 20 dan is er altijd ruimte vrij. Dan heeft de gebruiker minder bruikbare opslagcapaciteit maar aFFR functionaliteit werkt dan wel.
Maar het probleem zit niet (direct) in het niet exporteren van PV opwek; het zit hem er mijns inziens in dat ie keihard staat te importeren, terwijl mijn PV met 7kW stroom staat binnen te hengelen en de SOC al 90% is.
Het is een gevolg van een te voorkomen oorzaak.
En als het tarief dan een tijd lang tegen de 30 cent schurkt wordt er niet verkocht terwijl de accu stampvol is
[ Voor 5% gewijzigd door paQ op 16-02-2026 10:16 ]
Ik doe niet aan bijgeloof. Dat brengt ongeluk.
Sowieso ergens mee starten, en vrij snel ook zou ik zeggen. "Pas" in april bijv is echt te laat.ecn1985 schreef op maandag 16 februari 2026 @ 10:12:
[...]
Het is hoe dan ook beter dan wat er nu gebeurd, als startpunt natuurlijk prima.
Idd gewoon eenvoudig beginnen en kijken hoe het zich ontvouwt. Het zal bij iedereen net anders uitpakken ook.
Ik doe niet aan bijgeloof. Dat brengt ongeluk.
Die moet je niet als klant accepteren... als ze niet eens de hoeveelheid en jaaropbrengst kunnen door geven... Dit is een product wat wel een beetje begrepen moet worden...paQ schreef op maandag 16 februari 2026 @ 10:12:
[...]
Ja, of bij de mensen die het niet kunnen / willen doorgeven, gewoon PV vooruitzicht niet meenemen.
[ Voor 39% gewijzigd door Ronald op 16-02-2026 10:18 ]
PV Output - Obdam; SolarEdge SE5K 'Voor korte strings'; 12x350Wp Oost-West 13°; 8x415Wp Zuid 10°; Totaal 7520Wp.
Eens, je ziet dat het bij 1 zonnige dag direct mis gaat, kan gebeuren maar graag snel anticiperen. De zonnige dagen worden richting maart / april snel meer..paQ schreef op maandag 16 februari 2026 @ 10:15:
[...]
Sowieso ergens mee starten, en vrij snel ook zou ik zeggen. "Pas" in april bijv is echt te laat.
Idd gewoon eenvoudig beginnen en kijken hoe het zich ontvouwt. Het zal bij iedereen net anders uitpakken ook.
Pana WH-MDC09J3E5 | 32 x 400wp Risen Solar | Byd Atto 3 | Balans energie 48,2kWh batterij
Hier hetzelfde, dit zal iedereen nu zien. Gelukkig trekt het nu dicht en waarschijnlijk niet veel zon meer vandaag anders hetzelfde resultaat als gister.deejeebv schreef op maandag 16 februari 2026 @ 10:17:
Zojuist nog een activatie vanuit het net, terwijl de SOC al 83% was en de batterij al vanuit de zon geladen werd. Ik begrijp er niets meer van.
Pana WH-MDC09J3E5 | 32 x 400wp Risen Solar | Byd Atto 3 | Balans energie 48,2kWh batterij
Wat zou de reden zijn dat er niet nu al verkocht wordt op hogere onbalanstarieven? Is daar een vergunning voor nodig?paQ schreef op maandag 16 februari 2026 @ 10:15:
[...]
Sowieso ergens mee starten, en vrij snel ook zou ik zeggen. "Pas" in april bijv is echt te laat.
Idd gewoon eenvoudig beginnen en kijken hoe het zich ontvouwt. Het zal bij iedereen net anders uitpakken ook.
Ik zie totaal het nut niet om de accu tot 80-100% te laden tegen elk tarief onder de 6,6ct als er vervolgens niets wordt verkocht bij tarieven van 14ct.
Qua opbrengsten (Stroom voordeel) zit ik in februari nu op 16 euro, dat had ik met een beetje moeite ook wel kunnen halen bij Tibber met Grid rewards met dit verbruik (dus zonder investering van 6000 euro).
Gelukkig trekt het nu dichtecn1985 schreef op maandag 16 februari 2026 @ 10:22:
[...]
Hier hetzelfde, dit zal iedereen nu zien. Gelukkig trekt het nu dicht en waarschijnlijk niet veel zon meer vandaag anders hetzelfde resultaat als gister.
Volgens mij begin je te lijden aan het Accu Derangement Syndrom
Heb me er ook over verbaasd gisteren. Wel (blijven) importeren bij hoge SOC, maar het dan niet de deur uit doen bij een spread van 10 cent met SOC 99Wolly schreef op maandag 16 februari 2026 @ 10:22:
[...]
Wat zou de reden zijn dat er niet nu al verkocht wordt op hogere onbalanstarieven? Is daar een vergunning voor nodig?
Ik zie totaal het nut niet om de accu tot 80-100% te laden tegen elk tarief onder de 6,6ct als er vervolgens niets wordt verkocht bij tarieven van 14ct.
Qua opbrengsten (Stroom voordeel) zit ik in februari nu op 16 euro, dat had ik met een beetje moeite ook wel kunnen halen bij Tibber met Grid rewards met dit verbruik (dus zonder investering van 6000 euro).
Hoeft niet meer onder de 60 ofzo natuurlijk, maar wat moet ik met 99% SOC? Daar is geen vergunning bij nodig.
Ik doe niet aan bijgeloof. Dat brengt ongeluk.
Vrijdag wordt een dag waarop we de automation kunnen gaan testenecn1985 schreef op maandag 16 februari 2026 @ 10:22:
[...]
Hier hetzelfde, dit zal iedereen nu zien. Gelukkig trekt het nu dicht en waarschijnlijk niet veel zon meer vandaag anders hetzelfde resultaat als gister.
Ik doe niet aan bijgeloof. Dat brengt ongeluk.
Dat zal het risico zijn van de pilot groep, systeem goedkoper maar de kosten 'hoger' (op dit moment) zal aan het eind van het jaar blijken wat het heeft gekost en wat het voordeel of nadeel was tov van de 2e groep / 3 groep kijkend naar de aankoopprijs van het systeem. Kan zomaar zijn dat de laatste groep 'duur' aankoop maar instapt op het moment dat de zaken beter zijn ingeregeld en dus maximaal profiteren van het voordeel. Wat ik nu zie is dat december / januari / februari duren maanden zijn, ik ben dan ook benieuwd wat de impact hiervan is bij de jaarafrekening.Wolly schreef op maandag 16 februari 2026 @ 10:22:
[...]
Wat zou de reden zijn dat er niet nu al verkocht wordt op hogere onbalanstarieven? Is daar een vergunning voor nodig?
Ik zie totaal het nut niet om de accu tot 80-100% te laden tegen elk tarief onder de 6,6ct als er vervolgens niets wordt verkocht bij tarieven van 14ct.
Qua opbrengsten (Stroom voordeel) zit ik in februari nu op 16 euro, dat had ik met een beetje moeite ook wel kunnen halen bij Tibber met Grid rewards met dit verbruik (dus zonder investering van 6000 euro).
Pana WH-MDC09J3E5 | 32 x 400wp Risen Solar | Byd Atto 3 | Balans energie 48,2kWh batterij
De oven stond de koolstoffilters te regenereren 2 uur op 200C.
Vaatwasjes gedraaid + Vaatwas machinecare
Paar ladingen wasjes
SWW + legionella.
De auto was al bijna vol (72%) want we waren dit weekend thuis en stond EVCC op solar modus, maar activatie laden stond actief in HASS waardoor deze binnen no time op de limiet van 80% zat. Toen maar de limiet op 95% gezet voor deze ene keer.
Daarmee hield ik de thuisaccu rond de 92-94%.
:strip_exif()/f/image/N08A4iqx2xNHltK5H3aHIeeg.jpg?f=fotoalbum_large)
Thuisaccu stats:
Batterij opgeladen: 41.5 kWh
Battery ontladen: 24.8 kWh
Load: 36.2 kWh
PV Enphase: 21.4 kWh
Netto huisverbruik: 61.1 kWh
Er moet veel geoptimaliseerd worden. Ook bij mij qua homeassistant. Ik kan helaas maar 2.7kW op afstand affakkelen. Dat kan helaas niet tegen op de 12kW thuisaccu laden. Ik wacht geduldig af op de aFRR licentie update die deze maand behaald zou moeten worden.
Het probleem is vooral wat @paQ aangeeft dat ondanks dat je zelf max aan het verbruiken bent omdat je ziet dat er aardig wat opwek aankomt de battery ook nog eens wordt bijgeladen. Dat is natuurlijk problematisch zo kun je niet anticiperen op wat komen gaat, zorg je er zelf voor dat je de auto aan het einde van de nacht laat laden om de soc te laten zakken, begint op dat moment de battery maximaal bij te laden...KoningSlakkie schreef op maandag 16 februari 2026 @ 10:29:
Het is dat ik gisteren thuis was en toevallig al mijn huishoudelijke activiteiten op zondag had gepland. Voornamelijk vanwege de hoge solcast voorspelling en vaak zijn op zondag de laagste prijzen. (Op onbalans dus blijkbaar negatief zelfs).
De oven stond de koolstoffilters te regenereren 2 uur op 200C.
Vaatwasjes gedraaid + Vaatwas machinecare
Paar ladingen wasjes
SWW + legionella.
De auto was al bijna vol (72%) want we waren dit weekend thuis en stond EVCC op solar modus, maar activatie laden stond actief in HASS waardoor deze binnen no time op de limiet van 80% zat. Toen maar de limiet op 95% gezet voor deze ene keer.
Daarmee hield ik de thuisaccu rond de 92-94%.[Afbeelding]
Thuisaccu stats:
Batterij opgeladen: 41.5 kWh
Battery ontladen: 24.8 kWh
Load: 36.2 kWh
Er moet veel geoptimaliseerd worden. Ook bij mij qua homeassistant. Ik kan helaas maar 2.7kW op afstand affakkelen. Dat kan helaas niet tegen op de 12kW thuisaccu laden. Ik wacht geduldig af op de aFRR licentie update die deze maand behaald zou moeten worden.
Pana WH-MDC09J3E5 | 32 x 400wp Risen Solar | Byd Atto 3 | Balans energie 48,2kWh batterij
Yepecn1985 schreef op maandag 16 februari 2026 @ 10:37:
[...]
Het probleem is vooral wat @paQ aangeeft dat ondanks dat je zelf max aan het verbruiken bent omdat je ziet dat er aardig wat opwek aankomt de battery ook nog eens wordt bijgeladen. Dat is natuurlijk problematisch zo kun je niet anticiperen op wat komen gaat, zorg je er zelf voor dat je de auto aan het einde van de nacht laat laden om de soc te laten zakken, begint op dat moment de battery maximaal bij te laden...
Het zou niet zo moeten zijn dat we de gratis stroom moet afschalen of zelfs afschakelen teneinde betaalde import te kunnen faciliteren. Bovendien 'blokkeert' BE zo zijn eigen opties om een AFRR import activatie op die systemen te kunnen uitvoeren. Want als je vol zit doe je niet mee.
Ik doe niet aan bijgeloof. Dat brengt ongeluk.
Maar heel eerlijk, dit probleem zagen we ook wel aankomenecn1985 schreef op maandag 16 februari 2026 @ 10:37:
[...]
Het probleem is vooral wat @paQ aangeeft dat ondanks dat je zelf max aan het verbruiken bent omdat je ziet dat er aardig wat opwek aankomt de battery ook nog eens wordt bijgeladen. Dat is natuurlijk problematisch zo kun je niet anticiperen op wat komen gaat, zorg je er zelf voor dat je de auto aan het einde van de nacht laat laden om de soc te laten zakken, begint op dat moment de battery maximaal bij te laden...
Aangezien we nu onderhand ook wel weten hoe simpel het EMS de boel aanstuurt. Als het goed is heb ik er gisteren wel aan “verdiend”. Jammer is dat we nu niet exporteren want er is echt genoeg spread. Maar zoals heel vaak besproken, onbalans handel gaat het hem niet worden. Ik denk dat ze de algoritme pas gaan optimaliseren nadat aFRR live is. Bijnaa
Waarom zou balans de min / max soc niet aanpassen om altijd vrij ruimte te hebben voor aFFR handel?paQ schreef op maandag 16 februari 2026 @ 10:40:
[...]
Yep
Het zou niet zo moeten zijn dat we de gratis stroom moet afschalen of zelfs afschakelen teneinde betaalde import te kunnen faciliteren. Bovendien 'blokkeert' BE zo zijn eigen opties om een AFRR import activatie op die systemen te kunnen uitvoeren. Want als je vol zit doe je niet mee.
Pana WH-MDC09J3E5 | 32 x 400wp Risen Solar | Byd Atto 3 | Balans energie 48,2kWh batterij
Waar schrijf ik datecn1985 schreef op maandag 16 februari 2026 @ 11:20:
[...]
Waarom zou balans de min / max soc niet aanpassen om altijd vrij ruimte te hebben voor aFFR handel?
Ik doe niet aan bijgeloof. Dat brengt ongeluk.
Het enige wat we kunnen doen en doen is speculeren, daarom zou het goed zijn als er vanuit Balans updates worden gedeeld zodat we een realistisch beeld hebben wat de status is en wat er kan worden verwacht in de toekomst en binnen welk tijdsbestek.KoningSlakkie schreef op maandag 16 februari 2026 @ 11:20:
[...]
Maar heel eerlijk, dit probleem zagen we ook wel aankomen![]()
Aangezien we nu onderhand ook wel weten hoe simpel het EMS de boel aanstuurt. Als het goed is heb ik er gisteren wel aan “verdiend”. Jammer is dat we nu niet exporteren want er is echt genoeg spread. Maar zoals heel vaak besproken, onbalans handel gaat het hem niet worden. Ik denk dat ze de algoritme pas gaan optimaliseren nadat aFRR live is. Bijnaa
Denk dat er veel onrust (misschien het verkeerde woord) is door een gebrek aan communicatie. Ondanks dat ik begrijp dat het druk is lijkt het me in elk opzicht goed om in elk geval te delen waar aan wordt gewerkt, dan is er wellicht ook meer begrip voor de situatie zoals we die op dit moment zien.
Pana WH-MDC09J3E5 | 32 x 400wp Risen Solar | Byd Atto 3 | Balans energie 48,2kWh batterij
Maar iemand had toch al gepost hier dat ze van Don hadden gehoord dat men bezig was met de feature om solar forecast te gaan implementeren in het EMS?
Misschien solar export uitzetten op de Deye voor zover je panelen daaraan hangen, en niet in paniek schieten vooralsnog? Als je panelen niet aan de Deye zitten, dan had je dit probleem hiervoor ook al toch.
En extra modules bestellen voor zover dat kan, zo te lezen is je capaciteit ook gewoon te laag dan? Don heeft eerder al aangegeven dat bij het vorige akkefietje begin januari, met name de mensen met groter dagelijks verbruik dan hun accucapaciteit, buiden de boot vielen.. Als je dat ook even doortrekt naar grotere export dan capaciteit, en daar je accu op dimensioneerd, zal dat vast ook helpen.
Niet in deze woorden maar jij zegt als je volzit doe je niet meer mee, ik bedoel: dit zou Balans kunnen ondervangen door het standaard aanhouden van vrij ruimte waardoor de aFFR handel niet wordt beinvloed? Voor aFFR is een minimale capaciteit nodig die zal toch op een manier gegarandeerd moeten worden? Als in de zomer iedereen vol staat heeft dit impact lijkt me?
Pana WH-MDC09J3E5 | 32 x 400wp Risen Solar | Byd Atto 3 | Balans energie 48,2kWh batterij
Maar daar hoort ook bij dat er perspectief gegeven wordt als dingen heel duidelijk suboptimaal gaan, of zelfs tegen werken ... (Dat laatste is wel de indruk die ik nu zie helaas).
Ik hoop dat Don of collega van @Balans Energie wat regelmatiger updates zal gaan geven... daarmee kunnen ze helpen veel rust in de tent te houden, en daar hebben ze denk ik zelf ook belang bij... Tweakers heeft de SEO erg goed op orde...
PV Output - Obdam; SolarEdge SE5K 'Voor korte strings'; 12x350Wp Oost-West 13°; 8x415Wp Zuid 10°; Totaal 7520Wp.
Wat ik schreef is dat BE in wezen zijn eigen mogelijkheid blokkeert te importeren als er 'goedkoop' stroom wordt ingekocht met een hoge SOC en brandende zon.ecn1985 schreef op maandag 16 februari 2026 @ 11:30:
[...]
Niet in deze woorden maar jij zegt als je volzit doe je niet meer mee, ik bedoel: dit zou Balans kunnen ondervangen door het standaard aanhouden van vrij ruimte waardoor de aFFR handel niet wordt beinvloed? Voor aFFR is een minimale capaciteit nodig die zal toch op een manier gegarandeerd moeten worden? Als in de zomer iedereen vol staat heeft dit impact lijkt me?
Maar tegelijkertijd betekent dat voor ons dat we voor stroom moeten betalen terwijl het eigenlijk gratis uit de lucht kwam. Vervolgens kunnen we dat wat gratis uit de lucht kwam exporteren tegen een slecht of negatief tarief waarbij we ook nog eens opslag aan BE betalen.
Ik doe niet aan bijgeloof. Dat brengt ongeluk.
Je loopt uiteindelijk ook met extra modules tegen hetzelfde probleem aan als er geen aanpassingen worden gedaan aan de EMS instellingen? Dat duurt hooguit wat langer...bumble_bee schreef op maandag 16 februari 2026 @ 11:30:
Grappig om te lezen dat mensen hier last van hadden dit weekend. Hier met redelijk beperkte PV opbrengst (ongunstig gelegen oost/west panelen) en 5 modules (80kWh) zonder ingrijpen of extra veel verbruik, en ondanks blijven importeren door het EMS, geen export gedraaid dit weekend.
Maar iemand had toch al gepost hier dat ze van Don hadden gehoord dat men bezig was met de feature om solar forecast te gaan implementeren in het EMS?
Misschien solar export uitzetten op de Deye voor zover je panelen daaraan hangen, en niet in paniek schieten vooralsnog? Als je panelen niet aan de Deye zitten, dan had je dit probleem hiervoor ook al toch.
En extra modules bestellen voor zover dat kan, zo te lezen is je capaciteit ook gewoon te laag dan? Don heeft eerder al aangegeven dat bij het vorige akkefietje begin januari, met name de mensen met groter dagelijks verbruik dan hun accucapaciteit, buiden de boot vielen.. Als je dat ook even doortrekt naar grotere export dan capaciteit, en daar je accu op dimensioneerd, zal dat vast ook helpen.
Pana WH-MDC09J3E5 | 32 x 400wp Risen Solar | Byd Atto 3 | Balans energie 48,2kWh batterij
/f/image/IZly4Pqht8hDGbQi39ZNj9UC.png?f=fotoalbum_large)
/f/image/8cTM56olKcnbukHMkKiOzdHf.png?f=fotoalbum_large)
:strip_exif()/f/image/SbCsRsCUmoWp3YhG5Zi4udPE.jpg?f=fotoalbum_large)
/f/image/fsK1wKOJqCxRwOA3wcBy59rk.png?f=fotoalbum_large)