Tesla Model Y, RWD, Byd Atto 3
Jawel yo, voor de verandering zijn wij allemaal beta testers geworden. Bedoel wat kan er nog fout gaan 🫠kliffen schreef op dinsdag 23 december 2025 @ 15:12:
En weer een nieuwe update. Nu 107E
Dit voelt niet zo goed.
WP: ME SUZ-SWM80VA + ERST20D-VM2D || PV: 12.000Wp || Batterij: SigenStor 12kW + 24kWh || A++++ 151m2 570m3 op water || WTW: Itho Daalderop HRU 350 ECO || Auto: Leapmotor B10 Design Pro Max 67,1 kWh
107Q 😂Bschnitz schreef op dinsdag 23 december 2025 @ 15:18:
[...]
Jawel yo, voor de verandering zijn wij allemaal beta testers geworden. Bedoel wat kan er nog fout gaan 🫠
Sigenstor 32kWh/10kW + EVDC. PV 13kWp. WP 5000kWh/jaar. EV 5000kWh/jaar
De beta test voorwaarden waren trouwens ook bizar. Ja als het kapot gaat is het niet onze schuld, maar we helpen je wel. Eigen risico 😑
WP: ME SUZ-SWM80VA + ERST20D-VM2D || PV: 12.000Wp || Batterij: SigenStor 12kW + 24kWh || A++++ 151m2 570m3 op water || WTW: Itho Daalderop HRU 350 ECO || Auto: Leapmotor B10 Design Pro Max 67,1 kWh
Er is vandaag (waarschijnlijk) weer een update doorgevoerd en de Modbus poort is opnieuw gesloten... zo ontzettend irritant.Hyouketsu schreef op maandag 22 december 2025 @ 21:29:
[...]
Dankjewel! Er staat niets over updates in de Sigen-app. Maar de Home Assistant integratie heeft inderdaad geregistreerd dat de firmware is geüpgraded van 107A naar 107C. De batterij is helemaal niet opnieuw opgestart.
Ik hoop dat dit nu is opgelost, want ik moet steeds terug naar mijn monteur om het opnieuw in te schakelen.
Audi Q4 e-tron 45 Quattro, 10.600 Wp PV, water-water warmtepomp, gasloos, dynamisch energiecontract, 32 kWh thuisaccu
/f/image/YT9dZ2rSFOZDniyvXIhL4Kdg.png?f=fotoalbum_large)
Waarom gooit hij hem niet vol dieper in de nacht richting de ochtend 05:30 als het werkelijk goedkoper is?
WP: NIBE S2125-12 - SMO-S40 / PV: SolarEdge 7200WP / SigenStor 17kW + 36kWh / Zeekr 7x AWD Privilege / Home Assistant / 2x Easee EV / Gardena Smart / Navimow H3000E-VF / Dreame X40 Ultra
Is dit Android of iPhone? Ik zie bij mij op Android de nieuwe versie nog niet beschikbaar op 2 verschillende telefoons met beiden een ander Google account erop.timpel_800 schreef op dinsdag 23 december 2025 @ 14:52:
[...]
Voor de gebruikers met een tankstation ook![]()
[Afbeelding]
Audi Q4 e-tron 45 Quattro, 10.600 Wp PV, water-water warmtepomp, gasloos, dynamisch energiecontract, 32 kWh thuisaccu
Zijn denk ik screenshots uit de link van het artikel van 3.3 wat ik doorstuurde. Op iPhone nog niet beschikbaar iig.ArPi75 schreef op dinsdag 23 december 2025 @ 16:03:
[...]
Is dit Android of iPhone? Ik zie bij mij op Android de nieuwe versie nog niet beschikbaar op 2 verschillende telefoons met beiden een ander Google account erop.
[ Voor 4% gewijzigd door MvRtje op 23-12-2025 16:07 ]
WP: NIBE S2125-12 - SMO-S40 / PV: SolarEdge 7200WP / SigenStor 17kW + 36kWh / Zeekr 7x AWD Privilege / Home Assistant / 2x Easee EV / Gardena Smart / Navimow H3000E-VF / Dreame X40 Ultra
Hoe?daemonix schreef op dinsdag 23 december 2025 @ 15:13:
Dus update uitstellen als je nog kan....
Ah de AI heeft zich al bedacht zie ik. Te vroeg geroepen. Moet nog leren hoe de AI zich kan aanpassen in een bepaalde tijd.MvRtje schreef op dinsdag 23 december 2025 @ 16:01:
Wat is nu de logica van het volgende:
[Afbeelding]
Waarom gooit hij hem niet vol dieper in de nacht richting de ochtend 05:30 als het werkelijk goedkoper is?
WP: NIBE S2125-12 - SMO-S40 / PV: SolarEdge 7200WP / SigenStor 17kW + 36kWh / Zeekr 7x AWD Privilege / Home Assistant / 2x Easee EV / Gardena Smart / Navimow H3000E-VF / Dreame X40 Ultra
:strip_exif()/f/image/sUro2VSfJHjBUri5uQeXivhb.jpg?f=fotoalbum_large)
Dit is nu al een paar minuten zo, maar kan uiteraard ook een foutje in de meting zijn....
Meer mensen met deze ervaring?
Renault Scenic E-Tech 87kWh MY24, Alfen Eve Single S-Line, 19x DAS 420Wp + Enphase, 5x Jinko 320Wp + GoodWe, Sigenstore 36kWh + 17kW + Gateway
Amber 65. Atlantic Explorer. 20.000Wp zonnepanelen. 48kWh/20kW Sigenergy thuisbatterij Kia Niro EV. Zappi Laadpaal. Bakkerij aan huis -> 40kW deckoven
Sigenstor 32kWh/10kW + EVDC. PV 13kWp. WP 5000kWh/jaar. EV 5000kWh/jaar
NIet op update klikken. Hier staat hij wel klaar maar wacht op toestemming. Hier staat hij nog op de ,111 versie.
Tesla Model Y, RWD, Byd Atto 3
Al mijn updates vinden plaats zonder mijn tussenkomst.daemonix schreef op dinsdag 23 december 2025 @ 17:59:
[...]
NIet op update klikken. Hier staat hij wel klaar maar wacht op toestemming. Hier staat hij nog op de ,111 versie.
Stel in dat je geen automatische update wilt. Ik moet bewust opdracht geven om een update te installeren.Hyouketsu schreef op dinsdag 23 december 2025 @ 15:52:
[...]
Er is vandaag (waarschijnlijk) weer een update doorgevoerd en de Modbus poort is opnieuw gesloten... zo ontzettend irritant.
Nope, gaan vanzelf of je wilt of niet na een tijdje.Anunnaki schreef op dinsdag 23 december 2025 @ 18:05:
[...]
Stel in dat je geen automatische update wilt. Ik moet bewust opdracht geven om een update te installeren.
WP: ME SUZ-SWM80VA + ERST20D-VM2D || PV: 12.000Wp || Batterij: SigenStor 12kW + 24kWh || A++++ 151m2 570m3 op water || WTW: Itho Daalderop HRU 350 ECO || Auto: Leapmotor B10 Design Pro Max 67,1 kWh
Ik heb geen instelling om dat uit te schakelen. Misschien alleen voor de installateur.Anunnaki schreef op dinsdag 23 december 2025 @ 18:05:
[...]
Stel in dat je geen automatische update wilt. Ik moet bewust opdracht geven om een update te installeren.
Zijn er nog andere gevolgen als ik mijn eigen installatie overneem met mijn eigen installateursaccount, afgezien van het feit dat ik mijn installateur irriteer? Ik heb er zelf genoeg verstand van en heb hun hulp voor dit soort dingen eigenlijk niet nodig. Het is gewoon vervelend dat Sigen het zo beperkend maakt voor de eigenaren.
Tesla Model Y, RWD, Byd Atto 3
Bedoel je met ellende die full cast op het netwerk?daemonix schreef op woensdag 24 december 2025 @ 01:24:
Iemand de sigenstor achter een firewall geplaatst? Ik heb geen communicatie meer als ik die achter een (open) firewall plaats. Ik wil van de layer 2 ellende af als hij rechtstreeks achter de fritzbox hangt, vermoed dat die de fritzbox een beetje verziekt.
WP: ME SUZ-SWM80VA + ERST20D-VM2D || PV: 12.000Wp || Batterij: SigenStor 12kW + 24kWh || A++++ 151m2 570m3 op water || WTW: Itho Daalderop HRU 350 ECO || Auto: Leapmotor B10 Design Pro Max 67,1 kWh
Ja, hier hangt die in een eigen VLAN (met andere IoT-devices) achter een firewall. Ik blokkeer echter vrijwel niets vanuit dat VLAN naar het internet. In het verleden wel gedaan, maar doordat de hoeveelheid IoT-devices de laatste jaren gegroeid is en deze devices nogals eens met nieuwe firmware updates nieuwe poorten vereisen heb ik het op gegeven moment naar buiten toe maar open gegooid.daemonix schreef op woensdag 24 december 2025 @ 01:24:
Iemand de sigenstor achter een firewall geplaatst? Ik heb geen communicatie meer als ik die achter een (open) firewall plaats. Ik wil van de layer 2 ellende af als hij rechtstreeks achter de fritzbox hangt, vermoed dat die de fritzbox een beetje verziekt.
Sigen krijgt wel een gereserveerd IP-adres zodat ik zeker ben dat het adres niet wijzigt en de uitlezing met Home Assistant ook geen problemen geeft. Dit geeft geen problemen hier.
Audi Q4 e-tron 45 Quattro, 10.600 Wp PV, water-water warmtepomp, gasloos, dynamisch energiecontract, 32 kWh thuisaccu
WP: NIBE S2125-12 - SMO-S40 / PV: SolarEdge 7200WP / SigenStor 17kW + 36kWh / Zeekr 7x AWD Privilege / Home Assistant / 2x Easee EV / Gardena Smart / Navimow H3000E-VF / Dreame X40 Ultra
Ik heb een Plotly card gemaakt op basis van NED. Dit geeft je een goed idee wat de prijzen ongeveer gaan doen.
/f/image/xH4j6ExmTQeVYKJdBRYOl6lm.png?f=fotoalbum_large)
Wat heb je nodig?
- HA+HACS natuurlijk
- https://github.com/BravoNLD/NED-forecast = NED
- https://github.com/dbuezas/lovelace-plotly-graph-card = Plotly Graph Card
1
2
3
4
5
6
7
8
9
10
11
12
13
14
15
16
17
18
19
20
21
22
23
24
25
26
27
28
29
30
31
32
33
34
35
36
37
38
39
40
41
42
43
44
45
46
47
48
49
50
51
52
53
54
55
56
57
58
59
60
61
62
63
64
65
66
67
68
69
70
71
72
73
74
75
76
77
78
79
80
81
82
83
84
85
86
87
88
89
90
91
92
93
94
95
96
97
98
99
100
101
102
103
104
105
106
107
108
109
110
111
112
113
114
115
116
117
118
119
120
121
122
123
124
125
126
127
128
129
130
131
132
133
134
135
136
137
138
139
140
141
142
143
144
145
146
147
148
149
150
151
152
153
154
155
156
157
158
159
160
161
162
163
164
165
166
167
168
169
170
171
172
173
174
175
176
177
178
179
180
181
182
183
184
185
186
187
188
189
190
191
192
193
194
195
196
197
198
199
200
201
202
203
204
205
206
207
208
209
210
211
212
213
214
215
216
217
218
219
220
221
222
223
224
225
226
227
228
229
230
231
232
233
234
235
236
237
238
239
240
241
242
243
244
245
246
247
248
249
250
251
252
253
254
255
256
257
258
259
260
261
262
263
264
265
266
267
268
269
270
271
272
273
274
275
276
277
278
279
280
281
282
283
284
285
286
287
288
289
290
291
292
293
294
295
296
297
298
299
300
301
302
303
304
305
306
307
308
309
310
311
312
313
314
315
316
317
318
319
320
321
322
323
324
325
326
327
328
329
330
331
332
333
334
335
336
337
338
339
340
341
342
343
344
345
346
347
348
349
350
351
352
353
354
355
356
357
358
359
360
361
362
363
364
365
366
367
368
369
370
371
372
373
374
375
376
377
378
379
380
381
382
383
384
385
386
387
388
389
390
391
392
393
394
395
396
397
398
399
400
401
402
403
404
405
406
407
408
409
410
411
412
413
414
415
416
417
418
419
420
421
422
423
424
425
426
427
428
429
430
431
432
433
434
435
436
437
| type: horizontal-stack
cards:
- type: custom:plotly-graph
width: 800px
hours_to_show: 120h
refresh_interval: 60
update_now_every_minute: true
fn: |
$fn ({ hass, vars }) => {
const SURCHARGE = 14;
const WINDOW = 4;
// Detect mobile vs desktop
const isMobile = window.innerWidth < 768;
const hoursToShow = isMobile ? 72 : 120; // 3 days mobile, 5 days desktop
const start = Date.now();
const end = start + hoursToShow * 3600000;
vars.shapes = [];
vars.annotations = [];
const usedAnnotationYs = [];
const forecast =
hass.states["sensor.forecast_epex_price"]?.attributes?.forecast || [];
let cheapest = null;
let expensive = null;
forecast.forEach(e => {
const t = new Date(e.datetime).getTime();
if (t < start || t > end) return;
const p = e.value + SURCHARGE;
if (!cheapest || p < cheapest.p) cheapest = { t, p };
if (!expensive || p > expensive.p) expensive = { t, p };
});
const getFreeY = (base = 1.05) => {
let y = base;
while (usedAnnotationYs.some(v => Math.abs(v - y) < 0.04)) {
y += 0.04;
}
usedAnnotationYs.push(y);
return y;
};
let best = null;
let worst = null;
for (let i = 0; i <= forecast.length - WINDOW; i++) {
let sum = 0;
let valid = true;
const t0 = new Date(forecast[i].datetime).getTime();
for (let j = 0; j < WINDOW; j++) {
const tj = new Date(forecast[i + j].datetime).getTime();
if (tj < start || tj > end) valid = false;
if (tj - t0 !== j * 3600000) valid = false;
sum += forecast[i + j].value + SURCHARGE;
}
if (!valid) continue;
const avg = sum / WINDOW;
if (!best || avg < best.avg) best = { avg, start: t0 };
if (!worst || avg > worst.avg) worst = { avg, start: t0 };
}
// Add best price window block
if (best) {
vars.shapes.push({
type: "rect",
x0: best.start,
x1: best.start + WINDOW * 3600000,
y0: 0,
y1: 1,
yref: "paper",
fillcolor: "rgba(0, 169, 100, 0.15)",
line: {
color: "#00a964",
width: 2
},
layer: "below"
});
vars.annotations.push({
x: 0.5,
y: 1.18,
xref: "paper",
yref: "paper",
text: isMobile
? `🔋 ${best.avg.toFixed(1)} ct/kWh · ` +
new Date(best.start).toLocaleDateString("en-GB", {
day: "2-digit",
month: "short"
}) + " " +
new Date(best.start).toLocaleTimeString([], {
hour: "2-digit",
minute: "2-digit"
}) + "–" +
new Date(best.start + WINDOW * 3600000).toLocaleTimeString([], {
hour: "2-digit",
minute: "2-digit"
})
: `🔋 <b>Best price window</b>: ${best.avg.toFixed(1)} ct/kWh · ` +
new Date(best.start).toLocaleDateString("en-GB", {
weekday: "short",
day: "2-digit",
month: "short"
}) + " " +
new Date(best.start).toLocaleTimeString([], {
hour: "2-digit",
minute: "2-digit"
}) + " → " +
new Date(best.start + WINDOW * 3600000).toLocaleTimeString([], {
hour: "2-digit",
minute: "2-digit"
}),
showarrow: false,
font: { color: "#00a964", size: isMobile ? 11 : 13 },
xanchor: "center"
});
}
// Add worst price window block
if (worst) {
vars.shapes.push({
type: "rect",
x0: worst.start,
x1: worst.start + WINDOW * 3600000,
y0: 0,
y1: 1,
yref: "paper",
fillcolor: "rgba(255, 46, 46, 0.15)",
line: {
color: "#FF2E2E",
width: 2
},
layer: "below"
});
vars.annotations.push({
x: 0.5,
y: 0,
yanchor: "top",
yshift: isMobile ? -35 : -45,
xref: "paper",
yref: "paper",
text: isMobile
? `⚠️ ${worst.avg.toFixed(1)} ct/kWh · ` +
new Date(worst.start).toLocaleDateString("en-GB", {
day: "2-digit",
month: "short"
}) + " " +
new Date(worst.start).toLocaleTimeString([], {
hour: "2-digit",
minute: "2-digit"
}) + "–" +
new Date(worst.start + WINDOW * 3600000).toLocaleTimeString([], {
hour: "2-digit",
minute: "2-digit"
})
: `⚠️ <b>Worst price window</b>: ${worst.avg.toFixed(1)} ct/kWh · ` +
new Date(worst.start).toLocaleDateString("en-GB", {
weekday: "short",
day: "2-digit",
month: "short"
}) + " " +
new Date(worst.start).toLocaleTimeString([], {
hour: "2-digit",
minute: "2-digit"
}) + " → " +
new Date(worst.start + WINDOW * 3600000).toLocaleTimeString([], {
hour: "2-digit",
minute: "2-digit"
}),
showarrow: false,
font: { color: "#FF2E2E", size: isMobile ? 10 : 12 },
xanchor: "center"
});
}
// Store values for layout access
vars.isMobile = isMobile;
vars.hoursToShow = hoursToShow;
vars.chartHeight = isMobile ? 350 : 450;
vars.marginL = isMobile ? 45 : 60;
vars.marginR = isMobile ? 50 : 70;
vars.marginT = isMobile ? 55 : 70;
vars.marginB = isMobile ? 70 : 90;
vars.tickFormat = isMobile ? "%d %b" : "%a %d %b";
}
layout:
height: $ex vars.chartHeight || 450
barmode: stack
hovermode: x unified
dragmode: false
showlegend: false
hoverlabel:
namelength: 0
margin:
l: $ex vars.marginL || 60
r: $ex vars.marginR || 70
t: $ex vars.marginT || 70
b: $ex vars.marginB || 90
xaxis:
type: date
tickformat: $ex vars.tickFormat || "%a %d %b"
fixedrange: true
dtick: 86400000
showspikes: false
hoverformat: "%a %d %b %H:%M"
range:
- $ex new Date().toISOString()
- >-
$ex new Date(Date.now() + (vars.hoursToShow ||
120)*60*60*1000).toISOString()
yaxis:
title: ct/kWh
side: left
rangemode: tozero
fixedrange: true
dtick: 5
showgrid: true
gridcolor: rgba(255,255,255,0.1)
griddash: dash
yaxis2:
title: GW
overlaying: "y"
side: right
fixedrange: true
rangemode: tozero
shapes: $ex vars.shapes
annotations: $ex vars.annotations
config:
scrollZoom: false
displayModeBar: true
doubleClick: false
entities:
- entity: sensor.ned_forecast_wind_onshore
type: bar
yaxis: y2
hovertemplate: <b>🌬️🌳 %{y:.1f} GW</b><extra></extra>
hoverlabel:
namelength: 0
legendrank: 4
marker:
color: "#0EA5E9"
opacity: 0.6
filters:
- fn: |
({ meta }) => ({
xs: meta.forecast.map(e => new Date(e.datetime)),
ys: meta.forecast.map(e => e.value)
})
- entity: sensor.ned_forecast_wind_offshore
type: bar
yaxis: y2
hovertemplate: <b>🌬️🌊 %{y:.1f} GW</b><extra></extra>
hoverlabel:
namelength: 0
legendrank: 5
marker:
color: "#14B8A6"
opacity: 0.6
filters:
- fn: |
({ meta }) => ({
xs: meta.forecast.map(e => new Date(e.datetime)),
ys: meta.forecast.map(e => e.value)
})
- entity: sensor.ned_forecast_solar
type: bar
yaxis: y2
hovertemplate: <b>🌞⚡ %{y:.1f} GW</b><extra></extra>
hoverlabel:
namelength: 0
legendrank: 3
marker:
color: "#FBBF24"
opacity: 0.6
filters:
- fn: |
({ meta }) => ({
xs: meta.forecast.map(e => new Date(e.datetime)),
ys: meta.forecast.map(e => e.value)
})
- entity: sensor.ned_forecast_consumption
type: scatter
mode: lines
yaxis: y2
hovertemplate: <b>🧑🤝🧑⚡ %{y:.1f} GW</b><extra></extra>
hoverlabel:
namelength: 0
legendrank: 2
line:
color: "#f97316"
opacity: 0.6
width: 2
shape: spline
filters:
- fn: |
({ meta }) => ({
xs: meta.forecast.map(e => new Date(e.datetime)),
ys: meta.forecast.map(e => e.value)
})
- entity: sensor.forecast_epex_price
yaxis: "y"
type: scatter
mode: lines
hovertemplate: <b>€ %{y:.1f} ct/kWh</b><extra></extra>
hoverlabel:
namelength: 0
legendrank: 1
line:
color: rgba(255,255,255,0.2)
width: 2
shape: spline
filters:
- fn: |
({ meta }) => ({
xs: meta.forecast.map(e => new Date(e.datetime)),
ys: meta.forecast.map(e => e.value + 14)
})
- entity: sensor.forecast_epex_price
yaxis: "y"
type: scatter
mode: lines
name: Cheap
hovertemplate: <b><span style="color:#00a964">€</span> Cheap</b><extra></extra>
showlegend: false
legendrank: 6
line:
color: "#00a964"
width: 6
shape: spline
filters:
- fn: |
({ meta }) => {
const p = meta.forecast.map(e => e.value + 14);
const sorted = [...p].sort((a,b)=>a-b);
const t = sorted[Math.floor(sorted.length * 0.25)];
const r = { xs: [], ys: [] };
for (let i = 0; i < p.length; i++) {
if (
p[i] <= t ||
(i && p[i - 1] <= t) ||
(i < p.length - 1 && p[i + 1] <= t)
) {
r.xs.push(new Date(meta.forecast[i].datetime));
r.ys.push(p[i]);
} else if (r.xs.length) {
r.xs.push(null);
r.ys.push(null);
}
}
return r;
}
- entity: sensor.forecast_epex_price
yaxis: "y"
type: scatter
mode: lines
name: Common
hovertemplate: <b><span style="color:#FFD700">€</span> Common</b><extra></extra>
showlegend: false
legendrank: 7
line:
color: "#FFD700"
width: 6
shape: spline
filters:
- fn: |
({ meta }) => {
const p = meta.forecast.map(e => e.value + 14);
const sorted = [...p].sort((a,b)=>a-b);
const p25 = sorted[Math.floor(sorted.length * 0.25)];
const p75 = sorted[Math.floor(sorted.length * 0.75)];
const r = { xs: [], ys: [] };
for (let i = 0; i < p.length; i++) {
if (
(p[i] > p25 && p[i] < p75) ||
(i && p[i - 1] > p25 && p[i - 1] < p75) ||
(i < p.length - 1 && p[i + 1] > p25 && p[i + 1] < p75)
) {
r.xs.push(new Date(meta.forecast[i].datetime));
r.ys.push(p[i]);
} else if (r.xs.length) {
r.xs.push(null);
r.ys.push(null);
}
}
return r;
}
- entity: sensor.forecast_epex_price
yaxis: "y"
type: scatter
mode: lines
name: Expensive
hovertemplate: <b><span style="color:#FF2E2E">€</span> Expensive</b><extra></extra>
showlegend: false
legendrank: 8
line:
color: "#FF2E2E"
width: 6
shape: spline
filters:
- fn: |
({ meta }) => {
const p = meta.forecast.map(e => e.value + 14);
const sorted = [...p].sort((a,b)=>a-b);
const t = sorted[Math.floor(sorted.length * 0.75)];
const r = { xs: [], ys: [] };
for (let i = 0; i < p.length; i++) {
if (
p[i] >= t ||
(i && p[i - 1] >= t) ||
(i < p.length - 1 && p[i + 1] >= t)
) {
r.xs.push(new Date(meta.forecast[i].datetime));
r.ys.push(p[i]);
} else if (r.xs.length) {
r.xs.push(null);
r.ys.push(null);
}
}
return r;
}
grid_options:
columns: 24
rows: auto |
[ Voor 118% gewijzigd door Bschnitz op 24-12-2025 15:16 ]
WP: ME SUZ-SWM80VA + ERST20D-VM2D || PV: 12.000Wp || Batterij: SigenStor 12kW + 24kWh || A++++ 151m2 570m3 op water || WTW: Itho Daalderop HRU 350 ECO || Auto: Leapmotor B10 Design Pro Max 67,1 kWh
Hier ingesteld.[b]Djaro schreef op dinsdag 23 december 2025 @ 11:52:[/voor de zonneplanners.. het wachten is over!
[Afbeelding]
Tigchel Finoven met WW, Eco 250i thermodynamische WP boiler, 7,5 kWp zonnepanelen, SigenStor 10 TP, 3x BAT 10
Ik doe het voorlopig op deze manier: Ik stel een pieklast in van 12kW voor de AI, die dan op zijn beurt zal zorgen dat de batterij is volgeladen tegen het ingestelde uur. De EVDC is dan ingesteld om te laden volgens hetzelfde startuur en enkel met PV-overschot opladen met batterijboost. De EVDC zal dan maximaal laden tot de batterij leeg is, om vervolgens verder te laden aan de ingestelde waarde van peakshaving.vivace schreef op vrijdag 5 december 2025 @ 11:17:
[...]
Kan je nergens een regel instellen dat je enkel mag laden als er energie in de batterij zit?
Dat zou toch standaard moeten zijn.
Precies. Die draait af en toe de nek van de Fritzbox om.Bschnitz schreef op woensdag 24 december 2025 @ 07:55:
[...]
Bedoel je met ellende die full cast op het netwerk?
Tesla Model Y, RWD, Byd Atto 3
Maar ben je daarmee ook begonnen? Zit er misschien een lock op het mac address? Als ik hem verhuis zie ik bijna geen verkeer, alleen op poort 803/tcp naar een OVH adres.ArPi75 schreef op woensdag 24 december 2025 @ 08:18:
[...]
Ja, hier hangt die in een eigen VLAN (met andere IoT-devices) achter een firewall. Ik blokkeer echter vrijwel niets vanuit dat VLAN naar het internet. In het verleden wel gedaan, maar doordat de hoeveelheid IoT-devices de laatste jaren gegroeid is en deze devices nogals eens met nieuwe firmware updates nieuwe poorten vereisen heb ik het op gegeven moment naar buiten toe maar open gegooid.
Sigen krijgt wel een gereserveerd IP-adres zodat ik zeker ben dat het adres niet wijzigt en de uitlezing met Home Assistant ook geen problemen geeft. Dit geeft geen problemen hier.
Tesla Model Y, RWD, Byd Atto 3
Ik zie ook dat de AI instelling naar maximale winst is gegaan. Omzetten naar gebalanceerd lukt ook niet
[ Voor 21% gewijzigd door pouln op 24-12-2025 10:47 ]
Sigenstore 15kW/45kWh - Enphase 9kWp - 30 panelen
Klopt. Hier ook.pouln schreef op woensdag 24 december 2025 @ 10:19:
Nieuwe versie van de iOS app geïnstalleerd. Ik zie nog wel het huisje met de diverse stromen en de SOC, maar dat is dan ook alles. Tariefplan aanpassingen: Opslaan mislukt. Anderen hier ook last van?
Tigchel Finoven met WW, Eco 250i thermodynamische WP boiler, 7,5 kWp zonnepanelen, SigenStor 10 TP, 3x BAT 10
Tof! Kan je de yaml van de grafiek ook delen?Bschnitz schreef op woensdag 24 december 2025 @ 09:22:
Voor de mensen hier die HA hebben en makkelijk voorspelbare 5 daagse forecast willen zien:
Ik heb een Plotly card gemaakt op basis van NED. Dit geeft je een goed idee wat de prijzen ongeveer gaan doen.
[Afbeelding]
Wat heb je nodig?
- HA+HACS natuurlijk
- https://github.com/BravoNLD/NED-forecast = NED
- https://github.com/dbuezas/lovelace-plotly-graph-card = Plotly Graph Card
Hier het zelfde verhaal, heerlijk die update’spouln schreef op woensdag 24 december 2025 @ 10:19:
Nieuwe versie van de iOS app geïnstalleerd. Ik zie nog wel het huisje met de diverse stromen en de SOC, maar dat is dan ook alles. Tariefplan aanpassingen: Opslaan mislukt. Anderen hier ook last van?
Ik zie ook dat de AI instelling naar maximale winst is gegaan. Omzetten naar gebalanceerd lukt ook niet
Jep, 0 informatie meer.Rokar schreef op woensdag 24 december 2025 @ 10:54:
[...]
Hier het zelfde verhaal, heerlijk die update’s
WP: NIBE S2125-12 - SMO-S40 / PV: SolarEdge 7200WP / SigenStor 17kW + 36kWh / Zeekr 7x AWD Privilege / Home Assistant / 2x Easee EV / Gardena Smart / Navimow H3000E-VF / Dreame X40 Ultra
Zeker uit enthousiasme door de update geheel vergeten 😅 iets met 3 maanden wachten 😶Jay-v schreef op woensdag 24 december 2025 @ 10:52:
[...]
Tof! Kan je de yaml van de grafiek ook delen?
Mijn excuses.
Zet hem straks effe in een aparte post, met jou als tag.
WP: ME SUZ-SWM80VA + ERST20D-VM2D || PV: 12.000Wp || Batterij: SigenStor 12kW + 24kWh || A++++ 151m2 570m3 op water || WTW: Itho Daalderop HRU 350 ECO || Auto: Leapmotor B10 Design Pro Max 67,1 kWh
Is mij nu wel gelukt. Software-Update en app update gedaan. Kan alles weer aanpassen/instellen.[b]sonidodmassive schreef op woensdag 24 december 2025 @ 11:07:[/Het aanpassen naar gebalanceerd lukt alsnog niet.
Tigchel Finoven met WW, Eco 250i thermodynamische WP boiler, 7,5 kWp zonnepanelen, SigenStor 10 TP, 3x BAT 10
Hij staat nu in de OG post.Jay-v schreef op woensdag 24 december 2025 @ 10:52:
[...]
Tof! Kan je de yaml van de grafiek ook delen?
WP: ME SUZ-SWM80VA + ERST20D-VM2D || PV: 12.000Wp || Batterij: SigenStor 12kW + 24kWh || A++++ 151m2 570m3 op water || WTW: Itho Daalderop HRU 350 ECO || Auto: Leapmotor B10 Design Pro Max 67,1 kWh
Hij zegt save failed, maar doet het wel. Heb nu duidelijk weer 1 uur slots.Rokar schreef op woensdag 24 december 2025 @ 10:54:
[...]
Hier het zelfde verhaal, heerlijk die update’s
WP: ME SUZ-SWM80VA + ERST20D-VM2D || PV: 12.000Wp || Batterij: SigenStor 12kW + 24kWh || A++++ 151m2 570m3 op water || WTW: Itho Daalderop HRU 350 ECO || Auto: Leapmotor B10 Design Pro Max 67,1 kWh
Sigenstore 15kW/45kWh - Enphase 9kWp - 30 panelen
Ja het werkt hier ook , en heb ook weer het 1 uur tariefBschnitz schreef op woensdag 24 december 2025 @ 11:43:
[...]
Hij zegt save failed, maar doet het wel. Heb nu duidelijk weer 1 uur slots.
[Afbeelding]
WP: ME SUZ-SWM80VA + ERST20D-VM2D || PV: 12.000Wp || Batterij: SigenStor 12kW + 24kWh || A++++ 151m2 570m3 op water || WTW: Itho Daalderop HRU 350 ECO || Auto: Leapmotor B10 Design Pro Max 67,1 kWh
Ik weet niet met wat je bedoeld waar ik mee begonnen was, maar het instellen van de reservering in DHCP heb ik vrijwel direct gedaan (en doe ik met de meeste van mijn IoT devices). Het "open" zetten naar buiten toe van de firewall in dit VLAN had ik al gedaan voordat ik de Sigenstor had, daarvoor was er elke paar weken wel een device dat moeilijk ging doen.daemonix schreef op woensdag 24 december 2025 @ 10:12:
[...]
Maar ben je daarmee ook begonnen? Zit er misschien een lock op het mac address? Als ik hem verhuis zie ik bijna geen verkeer, alleen op poort 803/tcp naar een OVH adres.
Je zou eventueel tijdens (of na) het omzetten naar een ander VLAN fysiek de kabel eens uit de poort kunnen halen van je Sigenstor. De meeste apparatuur gaat dan direct weer op zoek naar een adres zodra er weer een kabel ingestoken wordt.
En wellicht even checken dat je niet een vast adres hebt ingesteld, want dan zal hij zeker niet vanzelf wijzigen.
In de firewall komt weinig verkeer voorbij, ik zie dagelijks maar enkele momenten dat er een aantal pakketjes naar buiten gaan en niet eens elke dag. Voornamelijk DNS of poort 21319-21320 naar een Amazon AWS adres.
De broadcast pakketten log ik uiteraard niet.
Audi Q4 e-tron 45 Quattro, 10.600 Wp PV, water-water warmtepomp, gasloos, dynamisch energiecontract, 32 kWh thuisaccu
Kleine update in de OG YAML, weer in de OG post. Is nu GSM vriendelijk gemaakt.Jay-v schreef op woensdag 24 december 2025 @ 10:52:
[...]
Tof! Kan je de yaml van de grafiek ook delen?
Voor nu klaar ermee 🥴
WP: ME SUZ-SWM80VA + ERST20D-VM2D || PV: 12.000Wp || Batterij: SigenStor 12kW + 24kWh || A++++ 151m2 570m3 op water || WTW: Itho Daalderop HRU 350 ECO || Auto: Leapmotor B10 Design Pro Max 67,1 kWh
Hij staat op DHCP. De kabel moet sowieso los want die verhuist van de Fritzbox naar de coreswitch. Desalniettemin zie ik geen broadcast pakketten meer voorbij komen, waar die bij de Fritzbox (op andere poorten) wel te zien zijn. Ook blijft de app verstoken van informatie. Op mijn IoT vlan is maar 1 apparaat volledig geblokkeerd want die (modbus naar tcp converter) probeert elke 30 s met China te praten. De rest mag ntp, web en dns doen. De Sigenstor staat volledig open, die krijgt een vast adres van mijn firewall op DHCP.ArPi75 schreef op woensdag 24 december 2025 @ 14:48:
[...]
Ik weet niet met wat je bedoeld waar ik mee begonnen was, maar het instellen van de reservering in DHCP heb ik vrijwel direct gedaan (en doe ik met de meeste van mijn IoT devices). Het "open" zetten naar buiten toe van de firewall in dit VLAN had ik al gedaan voordat ik de Sigenstor had, daarvoor was er elke paar weken wel een device dat moeilijk ging doen.
Je zou eventueel tijdens (of na) het omzetten naar een ander VLAN fysiek de kabel eens uit de poort kunnen halen van je Sigenstor. De meeste apparatuur gaat dan direct weer op zoek naar een adres zodra er weer een kabel ingestoken wordt.
En wellicht even checken dat je niet een vast adres hebt ingesteld, want dan zal hij zeker niet vanzelf wijzigen.
In de firewall komt weinig verkeer voorbij, ik zie dagelijks maar enkele momenten dat er een aantal pakketjes naar buiten gaan en niet eens elke dag. Voornamelijk DNS of poort 21319-21320 naar een Amazon AWS adres.
De broadcast pakketten log ik uiteraard niet.
De app haalt zijn informatie toch van internet? Dan zou je toch veel meer verkeer verwachten?
Tesla Model Y, RWD, Byd Atto 3
Wellicht doen ze het nu via hun SigenCloud API als gebundelde packets? Dat zou heel weinig verkeer zijn....daemonix schreef op woensdag 24 december 2025 @ 16:43:
[...]
Hij staat op DHCP. De kabel moet sowieso los want die verhuist van de Fritzbox naar de coreswitch. Desalniettemin zie ik geen broadcast pakketten meer voorbij komen, waar die bij de Fritzbox (op andere poorten) wel te zien zijn. Ook blijft de app verstoken van informatie. Op mijn IoT vlan is maar 1 apparaat volledig geblokkeerd want die (modbus naar tcp converter) probeert elke 30 s met China te praten. De rest mag ntp, web en dns doen. De Sigenstor staat volledig open, die krijgt een vast adres van mijn firewall op DHCP.
De app haalt zijn informatie toch van internet? Dan zou je toch veel meer verkeer verwachten?
WP: ME SUZ-SWM80VA + ERST20D-VM2D || PV: 12.000Wp || Batterij: SigenStor 12kW + 24kWh || A++++ 151m2 570m3 op water || WTW: Itho Daalderop HRU 350 ECO || Auto: Leapmotor B10 Design Pro Max 67,1 kWh
Max Profit met Tariff Plan nog op:
Buy: 1.21*Price +14.5
Sell: 1.31*Price +2.0
Is dat nog steeds ok, of is daar ook al een betere variatie van ?
Ik zie dan alleen geen updates meer in de app.Bschnitz schreef op woensdag 24 december 2025 @ 16:53:
[...]
Wellicht doen ze het nu via hun SigenCloud API als gebundelde packets? Dat zou heel weinig verkeer zijn....
Tesla Model Y, RWD, Byd Atto 3
Apart. App ook al eens verwijderd voor lokale gsm caching issues?daemonix schreef op woensdag 24 december 2025 @ 17:04:
[...]
Ik zie dan alleen geen updates meer in de app.
WP: ME SUZ-SWM80VA + ERST20D-VM2D || PV: 12.000Wp || Batterij: SigenStor 12kW + 24kWh || A++++ 151m2 570m3 op water || WTW: Itho Daalderop HRU 350 ECO || Auto: Leapmotor B10 Design Pro Max 67,1 kWh
Goede suggestie. Nog niet, ga ik straks proberen.Bschnitz schreef op woensdag 24 december 2025 @ 17:09:
[...]
Apart. App ook al eens verwijderd voor lokale gsm caching issues?
[ Voor 3% gewijzigd door daemonix op 24-12-2025 19:02 ]
Tesla Model Y, RWD, Byd Atto 3
Tesla Model Y, RWD, Byd Atto 3
Omvevingstemperatuur in de garage zelf is momenteel 2 graden en in de productinformatie staat alleen dat de verwarming aangaat onder 0 graden. Het lijkt er dus op dat het bij 2 graden (of iets meer?) al ingeschakeld wordt en de temperatuur best hoog wordt opgevoerd.
Weet iemand of dit energieverbruik ergens in de Sigenstor gemeten wordt, zodat het jaarverbruik van de verwarming zichtbaar is?
[ Voor 19% gewijzigd door kliffen op 25-12-2025 18:32 ]
Sigenstor 32kWh/10kW + EVDC. PV 13kWp. WP 5000kWh/jaar. EV 5000kWh/jaar
Bij een 9kwh batterij is het 350W per module. De temp van de batterij gaat aan onder de 10°C.
Als de celtemperatuur bijvoorbeeld 5℃ is en het maximale laadvermogen van de cellen
1,6 kW bedraagt, zal de batterij opwarmen als het werkelijke laadvermogen hoger is dan 1,6 kW.
In principe zou je in de app dit moeten kunnen zien.
Dank je voor deze info! Het vreemde was dat mijn systeem in rust was. Niet laden en niet ontladen. En na het opwarmen ook geen activiteit.tuningman schreef op donderdag 25 december 2025 @ 19:29:
Zojuist even de tech note erbij gehaald van de heating.
Bij een 9kwh batterij is het 350W per module. De temp van de batterij gaat aan onder de 10°C.
Als de celtemperatuur bijvoorbeeld 5℃ is en het maximale laadvermogen van de cellen
1,6 kW bedraagt, zal de batterij opwarmen als het werkelijke laadvermogen hoger is dan 1,6 kW.
In principe zou je in de app dit moeten kunnen zien.
Sigenstor 32kWh/10kW + EVDC. PV 13kWp. WP 5000kWh/jaar. EV 5000kWh/jaar
Inderdaad zie je aan of uit als je op de batterij klikt.tuningman schreef op donderdag 25 december 2025 @ 21:29:
Ik denk dat je het ziet als je op je batterij klikt. Normaliter ga je dit enkel maar merken in de nacht als hij effectief aan het laden is. Bij kwasie iedereen staat die op automatisch.
Vreemd genoeg is hij bij mij weer aan het verwarmen terwijl de batterij in rust is. Niet laden voor en niet laden na de verwarming. Hij is overigens vol, dus kan niet eens laden.
Ik merkte het omdat de stroom richting de batterij op de aanvoerkabel wordt gemeten en er ineens meer dan 1 kW verbruik was.
Foutje in de nieuwe update, waarbij nu ineens 1 van de 3 voorwaarden genoeg is voor de trigger??
Er gebeuren rare dingen de laatste tijd.
[ Voor 19% gewijzigd door kliffen op 25-12-2025 22:00 ]
Sigenstor 32kWh/10kW + EVDC. PV 13kWp. WP 5000kWh/jaar. EV 5000kWh/jaar
Is het misschien mogelijk om een korte screengrab te maken? ik zou het ook vragen aan je installateur of hij het misschien zelf eens kan polsen bij sigenergy.
De detail beschrijving zegt:
:strip_exif()/f/image/1rt4nnziwM8cf0Jxp8NZjIEY.jpg?f=fotoalbum_large)
Lees vooral goed puntje 4.
Hieronder zie je het gedrag, wat totaal niet overeenkomt met wat hierboven staat.
/f/image/EbWLaqR5ZI1bLfKRd5TxhShx.png?f=fotoalbum_large)
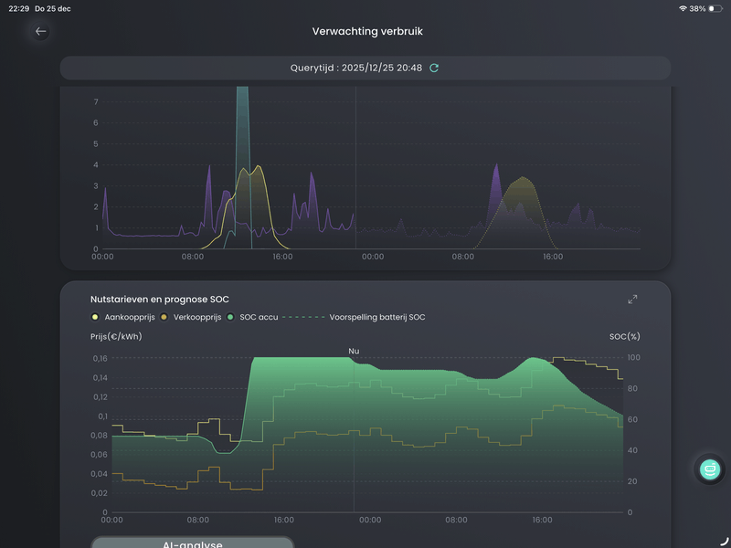
Hij heeft juist bij de hoge prijzen einde van de middag en tot ca 22:00u al het huisgebruik uit het net gehaald, terwijl de SOC 100% is.
Sigenstore 15kW/45kWh - Enphase 9kWp - 30 panelen
Doe eens je verwachte verbruik voor morgen aub
As we speak zijn er 2 batterijen ‘op’ en is het verbruik 700Wtuningman schreef op donderdag 25 december 2025 @ 22:00:
mmm, ik kan het zeker eens polsen.
Is het misschien mogelijk om een korte screengrab te maken? ik zou het ook vragen aan je installateur of hij het misschien zelf eens kan polsen bij sigenergy.
:strip_exif()/f/image/fkoewpdevfXhfsxiT9xFRyMt.jpg?f=fotoalbum_large)
:strip_exif()/f/image/hybw77hFCV9UsVoA9eSZjvrY.jpg?f=fotoalbum_large)
De hele nacht is er niet geladen en steeds wordt er verwarmd met onderstaand verbruik tijdens “energy savings mode”.
Laatste uur:
/f/image/4ZcAiExlzRKiQx08wy1Z68nz.png?f=fotoalbum_large)
Nacht:
[ Voor 255% gewijzigd door kliffen op 26-12-2025 06:42 ]
Sigenstor 32kWh/10kW + EVDC. PV 13kWp. WP 5000kWh/jaar. EV 5000kWh/jaar
Hier nu as we speak ook. 4 batterijmodules. De 2e en de onderste hebben de verwarming nu aan, de bovenste en de 3e niet.kliffen schreef op vrijdag 26 december 2025 @ 06:56:
Ik heb een ticket gemaakt.
Systeem is in slaapstand en doet verder niets.
Audi Q4 e-tron 45 Quattro, 10.600 Wp PV, water-water warmtepomp, gasloos, dynamisch energiecontract, 32 kWh thuisaccu
Hoe warm is de ruimte waar ze staan?ArPi75 schreef op vrijdag 26 december 2025 @ 07:36:
[...]
Hier nu as we speak ook. 4 batterijmodules. De 2e en de onderste hebben de verwarming nu aan, de bovenste en de 3e niet.
Systeem is in slaapstand en doet verder niets.
[...]
[...]
Sigenstor 32kWh/10kW + EVDC. PV 13kWp. WP 5000kWh/jaar. EV 5000kWh/jaar
Ik vermoed onder 0, ze staan buiten onder een afdakje.
Audi Q4 e-tron 45 Quattro, 10.600 Wp PV, water-water warmtepomp, gasloos, dynamisch energiecontract, 32 kWh thuisaccu
Stroomverbruik zonder spaarstand is minder dan spaarstand met verwarming😂
Sigenstor 32kWh/10kW + EVDC. PV 13kWp. WP 5000kWh/jaar. EV 5000kWh/jaar
Hier nog reactie op gehad van sigenergy @timpel_800 ?timpel_800 schreef op zaterdag 29 november 2025 @ 11:14:
Dank voor jullie reacties. Ik had wel gelezen dat het systeem wat trager werkt bij energie besparingsmodus maar er staat 30 tot 50ms ipv 0ms maar dat slaat dan alleen op off grid gaan.
In tegenstelling tot @Adze waar het 30 seconden duurde bleef bij mij gewoon de hele tijd de overschrijding. Wel 20 minuten lang.
Ik ga een ticket indienen ik vind het namelijk helemaal niet logisch. Gridlimit is gridlimiet imo.
[Afbeelding]
[Afbeelding]
Hier hetzelfde ook langere tijd, ik vermoedde ook meteen de spaarstand. Eerder nog niet tegenaan gelopen omdat de batterij verder steeds actief was. Vannacht sprong de interne bijverwarming bij naast de warmtepomp en toen had ik ineens een paar honderd watt overschrijding voor langere tijd. Ik heb wel grid limit en peak shaving aan staan en volgens de leverancier staat ook power per phase aan. Kan het zijn dat de overschrijding ook minimaal een bepaalde hoeveelheid moet zijn voor hij uit de spaarstand komt of zo?
Nee hoor, ook bij grotere overschrijding duurt het lang. Ik heb de spaarstand weer uit staan en ook een ticket ingediend.jelzie01 schreef op vrijdag 26 december 2025 @ 10:07:
[...]
Hier nog reactie op gehad van sigenergy @timpel_800 ?
Hier hetzelfde ook langere tijd, ik vermoedde ook meteen de spaarstand. Eerder nog niet tegenaan gelopen omdat de batterij verder steeds actief was. Vannacht sprong de interne bijverwarming bij naast de warmtepomp en toen had ik ineens een paar honderd watt overschrijding voor langere tijd. Ik heb wel grid limit en peak shaving aan staan en volgens de leverancier staat ook power per phase aan. Kan het zijn dat de overschrijding ook minimaal een bepaalde hoeveelheid moet zijn voor hij uit de spaarstand komt of zo?
Sigenstor 32kWh/10kW + EVDC. PV 13kWp. WP 5000kWh/jaar. EV 5000kWh/jaar
Amber 65. Atlantic Explorer. 20.000Wp zonnepanelen. 48kWh/20kW Sigenergy thuisbatterij Kia Niro EV. Zappi Laadpaal. Bakkerij aan huis -> 40kW deckoven
Waar kan je zien welke firmware je hebt? Kan je de firmware niet zelf updaten? Of de leverancier?timpel_800 schreef op vrijdag 26 december 2025 @ 10:38:
Ik heb de spaarstand altijd aanstaan en een ticket aangemaakt. Ze zeiden dat ik nog oude firmware had, wat ook klopte. Deze hebben ze geüpdate en sindsdien geen problemen meer.
[Afbeelding]
Amber 65. Atlantic Explorer. 20.000Wp zonnepanelen. 48kWh/20kW Sigenergy thuisbatterij Kia Niro EV. Zappi Laadpaal. Bakkerij aan huis -> 40kW deckoven
Het is de laatste die ik heb gekregen, staat nu ook niks klaar. Ik moet nog steeds even een installateurs account maken.
Ik heb er ook al aan zitten denken om daar een extra kWh-meter tussen te zetten, nu zie ik wel als de verwarming "aan" staat, maar ik kan het nergens meten. Hooguit dat er meer verbruik in huis is dan dat ik goed kan verklaren en daardoor de untracked consumption wat hoger is dan normaal.
Audi Q4 e-tron 45 Quattro, 10.600 Wp PV, water-water warmtepomp, gasloos, dynamisch energiecontract, 32 kWh thuisaccu
Ja tussen de gateway en batterij.ArPi75 schreef op vrijdag 26 december 2025 @ 12:02:
@kliffen Waar meet jij precies de stroom van je batterij? Doe je dat tussen de gateway en de batterij?
Ik heb er ook al aan zitten denken om daar een extra kWh-meter tussen te zetten, nu zie ik wel als de verwarming "aan" staat, maar ik kan het nergens meten. Hooguit dat er meer verbruik in huis is dan dat ik goed kan verklaren en daardoor de untracked consumption wat hoger is dan normaal.
Sigenstor 32kWh/10kW + EVDC. PV 13kWp. WP 5000kWh/jaar. EV 5000kWh/jaar
Onttrekt 'ie de stroom niet direct uit de batterij?
(tussen gateway en batterij is dus inv1? Toch)?
Offgrid sinds 09-24 met SigenStor 20kW/33kWh/30 kWp (+EVDC) || Daikin FTXM60 || Model 3 LR RWD 2026/Inster LR || 50 OEG heatpipes - 500 ltr Buffervat - CV-Houtkachel ||
Gisterochtend was mijn batterij nog voor 29,8% geladen (9,9kWh) na enkele uren was ie 100% vol, 33,22 kWh. Ik draai offgrid in Selfconsumption. Volgens mijn berekening moet er dan 23,32 kWh in de accu komen om weer vol te zijn. Maar wat geeft ie weer:
/f/image/ATmHHEDlmH0MWEzwMYnLApyt.png?f=fotoalbum_large)
/f/image/sGJoFTbeeR8eMK5wTTxAp43j.png?f=fotoalbum_large)
Rara hoe kan dit?
[ Voor 8% gewijzigd door CEdS op 26-12-2025 14:41 ]
Offgrid sinds 09-24 met SigenStor 20kW/33kWh/30 kWp (+EVDC) || Daikin FTXM60 || Model 3 LR RWD 2026/Inster LR || 50 OEG heatpipes - 500 ltr Buffervat - CV-Houtkachel ||
Nee, verwarming kwam niet uit de batterij.CEdS schreef op vrijdag 26 december 2025 @ 14:26:
[...]
Onttrekt 'ie de stroom niet direct uit de batterij?
(tussen gateway en batterij is dus inv1? Toch)?
Aansluiting is bij mij alternatief, dus inv1 weet ik niet.
Sigenstor 32kWh/10kW + EVDC. PV 13kWp. WP 5000kWh/jaar. EV 5000kWh/jaar
CEdS schreef op vrijdag 26 december 2025 @ 14:34:
Wie kan mij het volgende verklaren: Ik heb 33,22 kWh aan batterij capaciteit (3x8kWh en 1x9kWh).
Gisterochtend was mijn batterij nog voor 29,8% geladen (9,9kWh) na enkele uren was ie 100% vol, 33,22 kWh. Ik draai offgrid in Selfconsumption. Volgens mijn berekening moet er dan 23,32 kWh in de accu komen om weer vol te zijn. Maar wat geeft ie weer:
[Afbeelding]
[Afbeelding]
Rara hoe kan dit?
[ Voor 19% gewijzigd door kliffen op 27-12-2025 09:36 ]
Sigenstor 32kWh/10kW + EVDC. PV 13kWp. WP 5000kWh/jaar. EV 5000kWh/jaar
kliffen schreef op zaterdag 27 december 2025 @ 07:28:
[...]
De 2,3kWh die je mist lijkt van solar naar load te zijn gegaan. Of via de batterij naar load(?),maar niet goed weergegeven in de flowchart.
Het kan zijn dat de dagchart de verschillen per uur meet en dan optelt i.p.v. per seconde of minuut. Dan gaat er bv eerst stroom van solar naar de batterij en vervolgens binnen dat uur weer stroom van de batterij naar load. In de flowchart wordt dat weergegeven als solar naar load. Zoiets?
Sigenstor 32kWh/10kW + EVDC. PV 13kWp. WP 5000kWh/jaar. EV 5000kWh/jaar
Hoe lang is “na een tijdje”? Update staat nog steeds te wachten tot ik hem accepteer.Bschnitz schreef op dinsdag 23 december 2025 @ 18:11:
[...]
Nope, gaan vanzelf of je wilt of niet na een tijdje.
Je moet hem wel accepteren nu, die grote updates gaan niet vanzelf. Je bent moet nu major update doen. Minor gaan vrijwel vanzelf 8/10 keer.Anunnaki schreef op zaterdag 27 december 2025 @ 09:35:
[...]
Hoe lang is “na een tijdje”? Update staat nog steeds te wachten tot ik hem accepteer.
We zitten nu op 3.3
WP: ME SUZ-SWM80VA + ERST20D-VM2D || PV: 12.000Wp || Batterij: SigenStor 12kW + 24kWh || A++++ 151m2 570m3 op water || WTW: Itho Daalderop HRU 350 ECO || Auto: Leapmotor B10 Design Pro Max 67,1 kWh
Precies op tijd.... Per 1-1 stap ik over naar Zonneplan en kan dan direct uurprijzen selecteren.
Ook welkom dat de Instant manual control nu een optie heeft om een custom tijd te kiezen tot maximaal een volle dag. Soms was 2 uur niet toerijkend.
Audi Q4 e-tron 45 Quattro, 10.600 Wp PV, water-water warmtepomp, gasloos, dynamisch energiecontract, 32 kWh thuisaccu
Tja, het zou kunnen....Op andere dagen doet ie het wel goed.
Ben er nog niet van overtuigd maar zal het proberen te monitoren.
Offgrid sinds 09-24 met SigenStor 20kW/33kWh/30 kWp (+EVDC) || Daikin FTXM60 || Model 3 LR RWD 2026/Inster LR || 50 OEG heatpipes - 500 ltr Buffervat - CV-Houtkachel ||
Dit is een minor vlgs mij.Bschnitz schreef op zaterdag 27 december 2025 @ 10:04:
[...]
Je moet hem wel accepteren nu, die grote updates gaan niet vanzelf. Je bent moet nu major update doen. Minor gaan vrijwel vanzelf 8/10 keer.
We zitten nu op 3.3
Ik zit op: V100R001C21SPC112
En de update is: V100R001C10SPC112
In zit ook op V100R001C21SPC112 and jou update lijkt lager te zitten 😅 en ik krijg deze niet 🥸Anunnaki schreef op zaterdag 27 december 2025 @ 14:00:
[...]
Dit is een minor vlgs mij.
Ik zit op: V100R001C21SPC112
En de update is: V100R001C10SPC112
![]()
[Afbeelding]
Bijzonder verhaal 😬
Jou update wil van C21 naar C10 🤪
WP: ME SUZ-SWM80VA + ERST20D-VM2D || PV: 12.000Wp || Batterij: SigenStor 12kW + 24kWh || A++++ 151m2 570m3 op water || WTW: Itho Daalderop HRU 350 ECO || Auto: Leapmotor B10 Design Pro Max 67,1 kWh
Een downgrade zou me niet eens verbazen met alle vreemde dingen die ik de laatste paar dagen langs zie komen. 🤪
Geloof niets van wat je hoort en de helft van wat je ziet...
Sigenstor 32kWh/10kW + EVDC. PV 13kWp. WP 5000kWh/jaar. EV 5000kWh/jaar
Welke versie zit je nu?Hyouketsu schreef op dinsdag 23 december 2025 @ 15:52:
[...]
Er is vandaag (waarschijnlijk) weer een update doorgevoerd en de Modbus poort is opnieuw gesloten... zo ontzettend irritant.
Ik heb al een paar dagen geen update gehad. Nog altijd op 112 versie 107E
Sigenstor 32kWh/10kW + EVDC. PV 13kWp. WP 5000kWh/jaar. EV 5000kWh/jaar
WP: NIBE S2125-12 - SMO-S40 / PV: SolarEdge 7200WP / SigenStor 17kW + 36kWh / Zeekr 7x AWD Privilege / Home Assistant / 2x Easee EV / Gardena Smart / Navimow H3000E-VF / Dreame X40 Ultra
Dit is toch wel vreemd gedrag... Weet je ongeveer hoe lang die batterij verwarming aan blijft als je de spaarstand ingeschakeld laat en hoe vaak die opnieuw inschakelt?kliffen schreef op zondag 28 december 2025 @ 08:13:
Deze ochtend nog eens geprobeerd de spaarstand in te schakelen. De ruimtetemperatuur is nu 5 graden. Bij inschakelen spaarstand om 07:45 gaan de batterijverwarmingen 1 voor 1 aan. 10 minuten later prestatiemodus ingeschakeld en de verwarmingen gaan om de beurt weer uit.
[Afbeelding]
Audi Q4 e-tron 45 Quattro, 10.600 Wp PV, water-water warmtepomp, gasloos, dynamisch energiecontract, 32 kWh thuisaccu
Ja, hij verwarmt tot ongeveer 17 graden batterijtemp en onder de 15 graden batterijtemp gaat hij weer aan. Toen de ruimte 0 graden was werd er gemiddeld 400W verstookt. Elk uur elke batterij een kwartier aan en 3 kwartier uit.ArPi75 schreef op zondag 28 december 2025 @ 10:00:
[...]
Dit is toch wel vreemd gedrag... Weet je ongeveer hoe lang die batterij verwarming aan blijft als je de spaarstand ingeschakeld laat en hoe vaak die opnieuw inschakelt?
Sigenstor 32kWh/10kW + EVDC. PV 13kWp. WP 5000kWh/jaar. EV 5000kWh/jaar
Bedoel de volledige versie, cijfers na C. Ik heb V100R001C21SPC112 en heb een update klaar staan van V100R001C10SPC112. Dus ga van C21 naar C10, heb het vermoeden dat er hier bij mij iets niet klopt.kliffen schreef op zondag 28 december 2025 @ 09:41:
[...]
Ik heb al een paar dagen geen update gehad. Nog altijd op 112 versie 107E
En ook geen update klaar staan?MvRtje schreef op zondag 28 december 2025 @ 09:41:
Ik zit op V100R001C21SPC112. Mijn modbus is gewoon blijven werken.
Deze heb ik ook. Er staat geen nieuwe klaar.MvRtje schreef op zondag 28 december 2025 @ 09:41:
Ik zit op V100R001C21SPC112. Mijn modbus is gewoon blijven werken.
Overigens heb ik nog nooit modbus problemen gehad met updates.
Sigenstor 32kWh/10kW + EVDC. PV 13kWp. WP 5000kWh/jaar. EV 5000kWh/jaar
Als ik dit lees is C10 niet perse ouder/slechter dan C21, maar voor een andere configuratie.Anunnaki schreef op zondag 28 december 2025 @ 13:33:
[...]
Bedoel de volledige versie, cijfers na C. Ik heb V100R001C21SPC112 en heb een update klaar staan van V100R001C10SPC112. Dus ga van C21 naar C10, heb het vermoeden dat er hier bij mij iets niet klopt.
[...]
En ook geen update klaar staan?
Sigenstor 32kWh/10kW + EVDC. PV 13kWp. WP 5000kWh/jaar. EV 5000kWh/jaar
:strip_exif()/f/image/dF2dq0x6VIBukB9lIlhy1aLt.jpg?f=fotoalbum_large)
:strip_exif()/f/image/ITRWnp8XFy4og5fw5UjRYF1q.jpg?f=fotoalbum_large)
/f/image/r7LAkkJhAT3lihKEvVcU2Jph.png?f=fotoalbum_large)
/f/image/WTJnuSYuNYCLy6ZsOUpLRWvz.png?f=fotoalbum_large)