Mijn unit begint eindelijk eens wat te doen. Wel puur om de komende tijd te dekken omdat het duur is. Niet om te verkopen.duoruvis schreef op woensdag 19 november 2025 @ 18:23:
Je hebt absoluut een punt @Bschnitz, en ik sluit me inhoudelijk ook aan bij @Adze.
Mijn insteek was vooral om die 15%-regel in het juiste perspectief te zetten.
Ik verzamel nu data van de afgelopen 2–3 dagen (spread 1 ct bij mij vs. 6 ct bij de buren). Zodra de DA+1 van vandaag tussen 13–17 uur binnen is, post ik deze voorbereide complete analyse + screendumps.
Setup:
PV 4,8 kW • BAT 8 kW • Gateway sinds dinsdag • min SOC 30% • AI-Max-Profit
Context: waarom überhaupt 1 cent spread?
Afgelopen zondag was de TW-actualiteit: “AI doet niks, 04:00-dal blijft leeg, systeem slaapt…”
Zonder dat ik toen wist van die 15%-melding, zocht ik naar een manier om AI weer logische dal/piek-trades te laten pakken. Veel geëxperimenteerd — SOC-grenzen, eigen modus van @Djaro, peakshaving etc. — maar niets voelde efficiënt.
Uiteindelijk kwam ik op een spread van 1–2 cent. Op mijn installatie liet die ineens duidelijker en logischer trades zien dan een spread van 6 cent.
De kernvraag:
Beperk je daarmee het verlies beter, of draai je zelfs winst t.o.v. een grotere spread?
De (voorlopige) uitkomsten:
Ma 17/11:
• 1 ct → –5,22 (groter verlies)
• 6 ct → –4,85
Di 18/11:
• 1 ct → –3,82
• 6 ct → nnb (wordt later toegevoegd)
Wo 19/11:
• nnb (wordt later toegevoegd)
(De ‘blinde vlekken’ in de grafieken zijn van de Gateway-installatie: systeem stond toen volledig spanningsloos.)
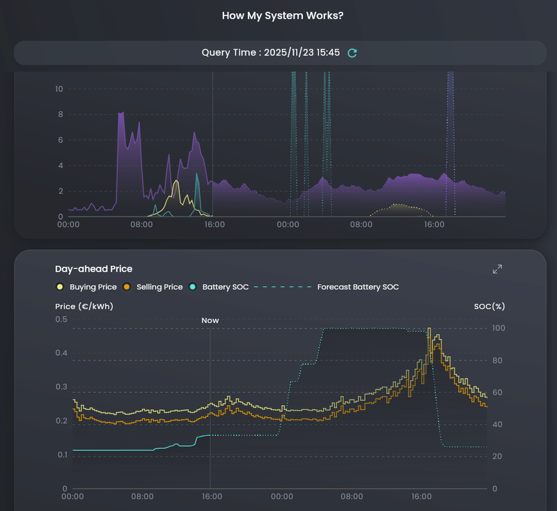
[Afbeelding]
Analyse op basis van de DA+1-prijzen (1 ct vs 6 ct):
De screendumps laten duidelijk zien dat de logica achter AI-trading bij een 1 ct-spread fundamenteel verschilt van een traditionele 6 ct-spread.
1. De AI kiest bij 1 ct aantoonbaar vaker rationele micro-trades.
Omdat de drempel extreem laag is, kan AI élke kleine DA-schommeling benutten. Dit zie je terug in de nachtelijke valley-trades en de latere piekstromen: het systeem reageert sneller en “levendiger”, waar 6 ct pas wakker wordt bij een grotere prijsdelta.
2. De 6 ct-spread laat wél scherpere, maar véél minder trades zien.
Buren met 6 ct pakken pas actie als een dagdeel écht wegzakt of omhoogschiet. Daardoor ontstaat een rustiger curve, minder cycli en soms zelfs gemiste opportunities wanneer de markt vlak is.
3. Bij 1 ct zie je een ander patroon: micro-optimalisatie i.p.v. pure winst-optimalisatie.
AI probeert veel kleinere verschuivingen mee te pakken, waardoor er vaker SOC-variaties plaatsvinden.
Dit verklaart ook waarom het verlies op sommige dagen lager uitvalt dan bij 6 ct — niet omdat 1 ct “beter” is, maar omdat AI kleine verliezen wegmasseert door licht te timen op prijsfluctuaties onder de 6 ct-drempel.
4. Cruciaal inzicht:
De 15%-check is een UI-controle, géén runtime-beperking.
De dumps laten zien dat AI gewoon exact dezelfde prijsband gebruikt voor berekeningen — alleen het actiepunt verschuift door de spread-instelling.
Kort gezegd:
• 1 ct = fijnmazige, continue runtime-sturing (ook zéér bruikbaar bij vlakke markten).
• 6 ct = traditionele piek/dal-sturing (alleen actief in ‘echte’ prijsverschillen).
En dat is precies waarom de 1 ct-strategie waarde heeft als testcase: het toont de lagere grenzen van wat de AI überhaupt kán.
Belangrijk voor nieuwe lezers:
Een spread van 1 cent werkt bij mij niet omdat het “beter” is dan 6 cent, maar omdat AI ná de UI-check volledig rekent met runtime-data: DA-prijs, efficiency, SOC-bandbreedtes, verliescurves etc.
De UI-check dwingt alleen een minimale baseline af bij het opslaan van de instellingen.
Eenmaal geldig opgeslagen = volledige vrijheid.
Daarom traden zowel 1 ct als 6 ct bij mij probleemloos.
Disclaimer:
Deze test is puur om inzicht te krijgen in AI-trading en stuurbaarheid.
Met twee 8 kW-batterijen en zonder EV/warmtepomp kun je hier géén algemene strategie aan ophangen.
One size fits not all.
Zodra de nnb-cijfers bekend zijn, wijzig ik deze post met de definitieve data. Wie dat wil, kan het later teruglezen via het aangepaste bericht.
WP: ME SUZ-SWM80VA + ERST20D-VM2D || PV: 12.000Wp || Batterij: SigenStor 12kW + 24kWh || A++++ 151m2 570m3 op water || WTW: Itho Daalderop HRU 350 ECO || Auto: Leapmotor B10 Design Pro Max 67,1 kWh
/f/image/adS24g0bnwAZDmBQbQCxrrrc.png?f=fotoalbum_large)
:strip_exif()/f/image/sJsJPuUg8k8LIk8iWtaWtbTI.jpg?f=fotoalbum_large)
:strip_exif()/f/image/2SdVSVIrCGTmTZE7gcm1IpTc.jpg?f=fotoalbum_large)
:strip_exif()/f/image/5XhDnTcpYsbC4WZtw4wUzfh6.jpg?f=fotoalbum_large)
:strip_exif()/f/image/ANFXfvnJVoIKtHgIPS6JGniP.jpg?f=fotoalbum_large)
:strip_exif()/f/image/DRw4GwChUMOT5cqfLTGA6yRN.jpg?f=fotoalbum_large)
/f/image/MZKHJWw1JQs3x3xXfsUeklYX.png?f=fotoalbum_large)
/f/image/smORb9wJsSBJVPLEGqyWDU6z.png?f=fotoalbum_large)
:strip_exif()/f/image/0gAUjqsRrROgbLur6gv18ri5.jpg?f=fotoalbum_large)
/f/image/12nw6rjM0sT6a3zsReubFJWG.png?f=fotoalbum_large)
/f/image/4M63nWwxZhtLeo6UnqLHF5Ng.png?f=fotoalbum_large)
/f/image/ysSZ8wGxGqd9XzeKKGSn2806.png?f=fotoalbum_large)
/f/image/SUDPrEizC39BgBjf0hKfuiay.png?f=fotoalbum_large)
:strip_exif()/f/image/Q1DacPqptLm2XTDwRyPfZXGM.jpg?f=fotoalbum_large)
:no_upscale():strip_icc():strip_exif()/f/image/ecDVJyqYAYOGEAp9eJlx1KV3.jpg?f=user_large)
/f/image/66dRKveR5bZ4W03QLLzQdFOT.png?f=fotoalbum_large)
:strip_exif()/f/image/BzBJzXQZTPFzP9rzTDcm508l.png?f=user_large)
:strip_exif()/f/image/V9fFu2wKCYGmuQqtP644hfEi.jpg?f=fotoalbum_large)
:strip_exif()/f/image/cnG7j94yp9XnIoUqRpwlhm7y.jpg?f=fotoalbum_large)
:strip_exif()/f/image/fkqkTvi2bLxAiJApkKGgJkZW.jpg?f=fotoalbum_large)
:strip_exif()/f/image/gluiI9la16Y5zuoQ1OeW2Io4.jpg?f=fotoalbum_large)
/f/image/ZFL10MOQNzHy3cIU0uWI0bz7.png?f=fotoalbum_large)
/f/image/u6sE1oVqZQEnvkxGrt9GflRT.png?f=fotoalbum_large)
/f/image/7778eZlVECAFfhasejhMdOa9.png?f=fotoalbum_large)
/f/image/v2Z15G2LyYYDXgV0ypzbQ0tk.png?f=fotoalbum_large)
/f/image/AM1THNwoWp09vfjo7LzJDwEm.png?f=fotoalbum_large)