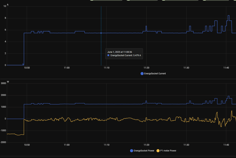
Ik ben aan het stoeien met EVCC. Volgens mij ben ik al een heel eind. Alleen lijkt EVCC niet de laadpaal te kunnen sturen op basis van PV. Hij blijft op 4.4kwh laden over 3 fases. Dit wordt niet aangepast naar hogere vermogens als de PV meer opwekt, maar valt ook niet terug naar 1 fase als de zon wegvalt. Ook schakelen tussen UIT/PV/MinPV/Snel maakt geen verschil, vermogen blijft op 6A per fase.
Hij lijkt op de mincurrent te blijven hangen (=6A). Onderstaande error krijg ik ook elke 10 seconden om de oren. Wat onderzoekt lijkt het er op dat mijn laadpaal het commando niet begrijpt. Echter is dit een Alfen Single Pro, en zou gewoon moeten werken. Toch?
Welke instelling kan ik nagaan om 1) onderstaande error te laten verdwijnen en 2) om de opgewekte energie in de auto te laten stromen?
Moet ik iets doen met 'belastingbeheer'?
Alfen Single Pro
Homewizard P1 meter
Homewizard kWh meter voor meten zonopwek
HA met EVCC als addon
Hij lijkt op de mincurrent te blijven hangen (=6A). Onderstaande error krijg ik ook elke 10 seconden om de oren. Wat onderzoekt lijkt het er op dat mijn laadpaal het commando niet begrijpt. Echter is dit een Alfen Single Pro, en zou gewoon moeten werken. Toch?
Welke instelling kan ik nagaan om 1) onderstaande error te laten verdwijnen en 2) om de opgewekte energie in de auto te laten stromen?
Moet ik iets doen met 'belastingbeheer'?
code:
1
2
3
4
5
6
7
8
9
10
11
12
13
14
15
16
17
18
19
20
21
22
23
24
25
26
27
28
29
30
31
32
33
34
35
36
37
38
39
40
| [lp-1 ] DEBUG 2025/05/07 16:26:42 pv charge current: min 6A > 3.16A (-802W @ 3p, battery: false) [site ] DEBUG 2025/05/07 16:26:51 ---- [lp-1 ] DEBUG 2025/05/07 16:26:51 charge power: 4396W [lp-1 ] DEBUG 2025/05/07 16:26:51 charge currents: [6.01 6.09 6]A [site ] DEBUG 2025/05/07 16:26:51 grid power: -753W [site ] DEBUG 2025/05/07 16:26:51 grid currents: [-1.63 -1.48 0.065]A [site ] DEBUG 2025/05/07 16:26:51 pv 2 power: 1784W [site ] DEBUG 2025/05/07 16:26:51 pv 1 power: 3813W [site ] DEBUG 2025/05/07 16:26:51 pv power: 5598W [site ] DEBUG 2025/05/07 16:26:51 site power: -753W [lp-1 ] DEBUG 2025/05/07 16:26:51 detected active phases: 3p [lp-1 ] DEBUG 2025/05/07 16:26:51 charge total import: 18990.780kWh [lp-1 ] DEBUG 2025/05/07 16:26:52 charger status: C [lp-1 ] DEBUG 2025/05/07 16:26:52 soc estimated: 55.13% (vehicle: 55.00%) [lp-1 ] DEBUG 2025/05/07 16:26:52 vehicle soc: 55% [lp-1 ] DEBUG 2025/05/07 16:26:52 vehicle soc limit: 80% [lp-1 ] DEBUG 2025/05/07 16:26:52 vehicle range: 211km [lp-1 ] DEBUG 2025/05/07 16:26:52 available power 5149W > 4140W min 3p threshold [lp-1 ] DEBUG 2025/05/07 16:26:52 phase scale3p in 0s [lp-1 ] ERROR 2025/05/07 16:26:52 switch phases: modbus: exception '3' (illegal data value), function '6' [lp-1 ] DEBUG 2025/05/07 16:26:52 pv charge current: min 6A > 3.09A (-753W @ 3p, battery: false) [site ] DEBUG 2025/05/07 16:27:01 ---- [lp-1 ] DEBUG 2025/05/07 16:27:01 charge power: 4369W [lp-1 ] DEBUG 2025/05/07 16:27:01 charge currents: [5.98 6.03 5.99]A [site ] DEBUG 2025/05/07 16:27:01 grid power: -693W [site ] DEBUG 2025/05/07 16:27:01 grid currents: [-1.52 -1.47 0.176]A [site ] DEBUG 2025/05/07 16:27:01 pv 2 power: 1767W [site ] DEBUG 2025/05/07 16:27:01 pv 1 power: 3693W [site ] DEBUG 2025/05/07 16:27:01 pv power: 5460W [site ] DEBUG 2025/05/07 16:27:01 site power: -693W [lp-1 ] DEBUG 2025/05/07 16:27:01 detected active phases: 3p [lp-1 ] DEBUG 2025/05/07 16:27:01 charge total import: 18990.790kWh [lp-1 ] DEBUG 2025/05/07 16:27:02 charger status: C [lp-1 ] DEBUG 2025/05/07 16:27:02 soc estimated: 55.14% (vehicle: 55.00%) [lp-1 ] DEBUG 2025/05/07 16:27:02 vehicle soc: 55% [lp-1 ] DEBUG 2025/05/07 16:27:02 vehicle soc limit: 80% [lp-1 ] DEBUG 2025/05/07 16:27:02 vehicle range: 211km [lp-1 ] DEBUG 2025/05/07 16:27:02 available power 5062W > 4140W min 3p threshold [lp-1 ] DEBUG 2025/05/07 16:27:02 phase scale3p in 0s [lp-1 ] ERROR 2025/05/07 16:27:02 switch phases: modbus: exception '3' (illegal data value), function '6' |
Alfen Single Pro
Homewizard P1 meter
Homewizard kWh meter voor meten zonopwek
HA met EVCC als addon
/f/image/fdsdlxedj5CBaZAtzQD06RXf.png?f=fotoalbum_large)
/f/image/J99hr7Zm5E5TOLneyF4dMAek.png?f=fotoalbum_large)
:strip_exif()/f/image/aLzSbMzbsdUxkR7NczZWc9Lp.jpg?f=fotoalbum_large)
:strip_exif()/f/image/VHDuIr7t5lvxhmFdEyCovZDO.jpg?f=fotoalbum_large)
:strip_exif()/f/image/2JT1ZsgfO4h2eaMX5iv9aRk8.jpg?f=fotoalbum_large)
/f/image/flEeDfGBhSJRbtnkVA107zbB.png?f=fotoalbum_large)
/f/image/FGiGamNXLr294ZNlln9KmJo3.png?f=fotoalbum_large)

/f/image/mr4Kj2yuQ1dO7ECpvc9LDQuf.png?f=fotoalbum_large)
/f/image/gq0KuqO89FajMrzzavd6l63F.png?f=fotoalbum_large)
/f/image/Zeb7w207crBw04OJCU4x51G4.png?f=fotoalbum_large)