Intressant. Je hebt meerdere malen beweert dat er een harde grens van 800W is. Nu zeg je "ik ken niet alle details". Wat is het nu, iets is WAAR of NIET WAAR. Ik denk niet dat het probleem aan mijn kennis ligt.Peterhardenberg schreef op dinsdag 23 juli 2024 @ 14:50:
[...]
Je hebt een goed punt vwb het laden van je accu, mocht daar toch overbelasting plaatsvinden wordt gelukkig nog beveiligd door je zekering.
Maar dat terug leveren moet je je toch iets meer in verdiepen.
Ik ken niet alle details,
Maar een paar weken geleden is hier al eens prima uitgelegd waarom het zo onverstandig is om meer dan 800W via een stopcontact in te voeden.
Of doet HW dit om het gebruikers lastig te maken?
Als iets in jou ogen niet logisch is, kan dat natuurlijk ook gebrek aan kennis zijn.
Om niet te veel off-topic te gaan, dat kan ook met ecoflow. Zie AWEF in "Het HomeWizard Plug-In Battery topic"
@hanev001hanev001 schreef op dinsdag 23 juli 2024 @ 14:59:
[...]
Intressant. Je hebt meerdere malen beweert dat er een harde grens van 800W is. Nu zeg je "ik ken niet alle details". Wat is het nu, iets is WAAR of NIET WAAR. Ik denk niet dat het probleem aan mijn kennis ligt.
Laten we het niet te persoonlijk maken.
Maar ik heb stellig verklaard dat het niet mag
en dat is waar, zie onderstaande link.
Aansluitvoorwaarden voor elektriciteitsproductie-eenheden kleiner dan 800 W
Ok laten we het netjes houden.Peterhardenberg schreef op dinsdag 23 juli 2024 @ 15:07:
[...]
@hanev001
Laten we het niet te persoonlijk maken.
Maar ik heb stellig verklaard dat het niet mag
en dat is waar, zie onderstaande link.
Aansluitvoorwaarden voor elektriciteitsproductie-eenheden kleiner dan 800 W
Wat ik uit dit document opmaak is dat het gaat om levering aan het openbare net. Dat is met een HW batterij niet van toepassing omdat deze binnen het thuisnet blijft. Zelfs al je aanvoert dat dit een totaal net is valt uit niets op te maken dat het beperkt is tot 1 enkel apparaat van max 800W, wat ik lees is dat het max 800W per apparaaat is
Mijn conclusie is dat we verschillend tegen de wijze van regelgeving aankijken.
Daarnaast is er nog het praktische verhaal maar dat heb ik reeds uitgebreid vermeld.
Een voortgaande discussie heeft waarschijnlijk niet veel zin. Het zal er op neer komen wat HW doet als ik vraag om het opheffen van de begrenzing als ik de batterijen eenmaal heb ontvangen in maart.
Dankje,hanev001 schreef op dinsdag 23 juli 2024 @ 15:28:
[...]
Ok laten we het netjes houden.
Wat ik uit dit document opmaak is dat het gaat om levering aan het openbare net. Dat is met een HW batterij niet van toepassing omdat deze binnen het thuisnet blijft. Zelfs al je aanvoert dat dit een totaal net is valt uit niets op te maken dat het beperkt is tot 1 enkel apparaat van max 800W, wat ik lees is dat het max 800W per apparaaat is
Mijn conclusie is dat we verschillend tegen de wijze van regelgeving aankijken.
Daarnaast is er nog het praktische verhaal maar dat heb ik reeds uitgebreid vermeld.
Een voortgaande discussie heeft waarschijnlijk niet veel zin. Het zal er op neer komen wat HW doet als ik vraag om het opheffen van de begrenzing als ik de batterijen eenmaal heb ontvangen in maart.
Ik hoop dat je het antwoord van HomeWizard hier dan wilt delen.
Hoeveel heb je er besteld? Om welk vermogen gaat het dan?hanev001 schreef op dinsdag 23 juli 2024 @ 15:28:
[...]
Ok laten we het netjes houden.
Wat ik uit dit document opmaak is dat het gaat om levering aan het openbare net. Dat is met een HW batterij niet van toepassing omdat deze binnen het thuisnet blijft. Zelfs al je aanvoert dat dit een totaal net is valt uit niets op te maken dat het beperkt is tot 1 enkel apparaat van max 800W, wat ik lees is dat het max 800W per apparaaat is
Mijn conclusie is dat we verschillend tegen de wijze van regelgeving aankijken.
Daarnaast is er nog het praktische verhaal maar dat heb ik reeds uitgebreid vermeld.
Een voortgaande discussie heeft waarschijnlijk niet veel zin. Het zal er op neer komen wat HW doet als ik vraag om het opheffen van de begrenzing als ik de batterijen eenmaal heb ontvangen in maart.
2 stuks dus samen 1600W die ik van plan ben in dezelfde groep te zetten.Henkoes schreef op dinsdag 23 juli 2024 @ 16:03:
[...]
Hoeveel heb je er besteld? Om welk vermogen gaat het dan?
Deze groep wordt maximaal met 1600W belast (komt zelden voor maar je moet incidenteel gebruik wel meetellen) er blijft dus 2000W over.
Er is dus ruim voldoende capaciteit voor de batterijen om op volle kracht te laden of ontladen.
Is dat ook echt zo ?hanev001 schreef op dinsdag 23 juli 2024 @ 15:28:
[...]
Ok laten we het netjes houden.
Wat ik uit dit document opmaak is dat het gaat om levering aan het openbare net.
De genoemde wet bepaald in paragraaf § 3.3. Aansluitvoorwaarden voor elektriciteitsproductie-eenheden kleiner dan 800 W, de aansluitvoorwaarden en er staat dus niet of deze wel of niet op het net gaan leveren. Zo snel je deze koppeld aan je eigen huisnet is deze ook direct aangesloten aan net net. en daar gaat deze paragraaf over, mn zie artikel 3.8 die mn over de beveiliging van de elektriciteitsproductie-eenheid gaat.
Belangrijk is dat hier gesproken wordt over "elektriciteitsproductie-eenheid"en het hier dus niet gaat of je wel of niet maximaal 800W gaat terugleveren aan het net.
Dat is met een HW batterij niet van toepassing omdat deze binnen het thuisnet blijft. Zelfs al je aanvoert dat dit een totaal net is valt uit niets op te maken dat het beperkt is tot 1 enkel apparaat van max 800W, wat ik lees is dat het max 800W per apparaaat is
Mijn conclusie is dat we verschillend tegen de wijze van regelgeving aankijken.
Daarnaast is er nog het praktische verhaal maar dat heb ik reeds uitgebreid vermeld.
Een voortgaande discussie heeft waarschijnlijk niet veel zin. Het zal er op neer komen wat HW doet als ik vraag om het opheffen van de begrenzing als ik de batterijen eenmaal heb ontvangen in maart.
Quatt WP 4,5 kW - Atag CV ketel - Honeywell T6 - 23 panelen SolarEdge
Lees mijn post nog eens door. Dat ik het mogelijk verkeerd zie staat daar toch al in.MacD007 schreef op dinsdag 23 juli 2024 @ 17:03:
[...]
Is dat ook echt zo ?of is dat wat jij eruit wilt gaan lezen ?
![]()
De genoemde wet bepaald in paragraaf § 3.3. Aansluitvoorwaarden voor elektriciteitsproductie-eenheden kleiner dan 800 W, de aansluitvoorwaarden en er staat dus niet of deze wel of niet op het net gaan leveren. Zo snel je deze koppeld aan je eigen huisnet is deze ook direct aangesloten aan net net. en daar gaat deze paragraaf over, mn zie artikel 3.8 die mn over de beveiliging van de elektriciteitsproductie-eenheid gaat.
Belangrijk is dat hier gesproken wordt over "elektriciteitsproductie-eenheid"en het hier dus niet gaat of je wel of niet maximaal 800W gaat terugleveren aan het net.
[...]
als dat zo staat is dat natuurlijk prima, helaas kon ik dat er dus niet op uitmaken.hanev001 schreef op dinsdag 23 juli 2024 @ 17:15:
[...]
Lees mijn post nog eens door. Dat ik het mogelijk verkeerd zie staat daar toch al in.
Ik wilde hier alleen even de wettelijke aspecten aangeven zodat anderen hier hun voordeel mee kunnen doen. niet meer en niet minder.
Quatt WP 4,5 kW - Atag CV ketel - Honeywell T6 - 23 panelen SolarEdge
Dat mag als je maar geen verlengdozen gebruikt. Dus gewoon echte stopcontacten.hapieters schreef op dinsdag 23 juli 2024 @ 13:41:
[...]
Als je een stopcontact hebt die alleen op een groep zit en waar verder geen gebruikers opzitten kan je toch meerdere accu's via de stekker aansluiten? Ik heb namelijk nog een stopcontact over waar vroeger een droger op stond, deze is nu vrij. Hier wil ik in maart de enkele accu plaatsen en als het salderen stopt in 2027 er een tweede bijplaatsen om zodoende 1600 kw te kunnen laden en ontladen. Als deze zonder stekker dient aangesloten te worden is dat niet zo handig. Dit kan en mag toch gewoon?
Laten we het niet moeilijker maken dan het is.
Simpel gezegd is de regel, dat je per groep een productie-eenheid met een stekker van max 800Watt mag aansluiten.
Of dat nu stekkerpanelen zijn of een thuisbatterij is, doet niet ter zake.
Wat jezelf van de regelgeving vind en jouw eigen inschatting is van wat kan of niet kan is leuk en aardig, maar doet niet ter zake.
Wat je na de meter allemaal uitvreet is namelijk jouw risico. Daar ben jij aansprakelijk voor.
Als de regel is, dat overdag de maximum snelheid 100km/uur is, is dat de regel. Diegene die adviseert, dat als het rustig is op de weg, je gerust harder kan rijden, uit eigen ervaring, mag dat wel vinden, maar dat is zijn risico en ik zou dat advies dus niet opvolgen, want dat is jouw verantwoordelijkheid. En zeker niet vervolgens dat advies aan anderen doorgeven.
Het is dus simpel.
Ik heb op twee verschillende groepen stekkerpanelen. Zou ik een HW batterij nemen, zet ik die op een andere groep.
Bovendien houd ik er rekening mee, wat de maximale belasting is van de gebruikers op die groepen. Dat is mijn verantwoordelijkheid.
Simpel gezegd is de regel, dat je per groep een productie-eenheid met een stekker van max 800Watt mag aansluiten.
Of dat nu stekkerpanelen zijn of een thuisbatterij is, doet niet ter zake.
Wat jezelf van de regelgeving vind en jouw eigen inschatting is van wat kan of niet kan is leuk en aardig, maar doet niet ter zake.
Wat je na de meter allemaal uitvreet is namelijk jouw risico. Daar ben jij aansprakelijk voor.
Als de regel is, dat overdag de maximum snelheid 100km/uur is, is dat de regel. Diegene die adviseert, dat als het rustig is op de weg, je gerust harder kan rijden, uit eigen ervaring, mag dat wel vinden, maar dat is zijn risico en ik zou dat advies dus niet opvolgen, want dat is jouw verantwoordelijkheid. En zeker niet vervolgens dat advies aan anderen doorgeven.
Het is dus simpel.
Ik heb op twee verschillende groepen stekkerpanelen. Zou ik een HW batterij nemen, zet ik die op een andere groep.
Bovendien houd ik er rekening mee, wat de maximale belasting is van de gebruikers op die groepen. Dat is mijn verantwoordelijkheid.
[ Voor 8% gewijzigd door Mickel moen op 23-07-2024 20:49 ]
Súdwest-Fryslân, Tussenwoning 1939, 143m2, Energielabel B, Quatt Hybrid/Silent//6kW/-10°C/16°C, Nefit Ecomline/9,8kW/±57°C, Tado V3+/<20,5°C>, 10 radiatoren, HeatFan, Morsø, Tonzon, IsoWool, HR++/HR/dubbel, dak: divers, PV: 3880Wp, Fritz!Box, HomeWizard
Als je 3 homewizard batterijen op 1 groep zet dan worden ze:
- Parallel geladen, dus met max 3x800w = 2400w
- Sequentieel ontladen dus 800w totdat de eerste 2,7kwh op is en dan de 2e enzovoort.
Dus snelste laadtijd is +/- 3u25m als je zonnepanelen permanent meer dan 2400w kunnen terugleveren aan het net.
En de snelste standaard ontlaadtijd is 2700x3x0.88rendement = 7128kwh / 800w=8u55m.
Pas met de expert unlock die homewizard aanraad om ook door een expert te laten beoordelen, kun je parallel ontladen.
Kan de Plug-In Battery met meer dan 800 watt ontladen?
We adviseren een eigen groep (of zelfs meerdere eigen groepen per fase) als je met meer dan 800 watt wilt ontladen. Het is complex – en kan daardoor risicovol zijn – om de batterij over verschillende groepen of fases te verdelen zonder de juiste technische kennis. Dit verhoogt de kans op fouten en kan gevaarlijk zijn, doordat je met de elektriciteit in je woning bezig bent. Dit is waarom HomeWizard een expert adviseert als je met meer dan 800 watt wilt ontladen
Daarom is het ook interessant als je Home assistant draait om 3 of 4 battery sims te draaien om te zien wat bij jouw opbrengst/verbruik past.
Heeft je grafiek "Platte Kanten" dan is de batterij vol (boven) of leeg (onder).
In dit voorbeeld met 1 Homewizard zou ik nu in de zomer te kort hebben aan 1 batterij voor maximaal gebruik van mijn opbrengst. De batterij is leeg voordat er weer een zonnetje is om te laden.
+/- 450 W verbruik bij 's avonds TV kijken en +/- 190w nachtverbruik (1 computer voor homeassistent / Blue Iris + alle routers koelkasten enzovoort)
In de winter zal dit natuurlijk heel anders zijn.
- Parallel geladen, dus met max 3x800w = 2400w
- Sequentieel ontladen dus 800w totdat de eerste 2,7kwh op is en dan de 2e enzovoort.
Dus snelste laadtijd is +/- 3u25m als je zonnepanelen permanent meer dan 2400w kunnen terugleveren aan het net.
En de snelste standaard ontlaadtijd is 2700x3x0.88rendement = 7128kwh / 800w=8u55m.
Pas met de expert unlock die homewizard aanraad om ook door een expert te laten beoordelen, kun je parallel ontladen.
Kan de Plug-In Battery met meer dan 800 watt ontladen?
We adviseren een eigen groep (of zelfs meerdere eigen groepen per fase) als je met meer dan 800 watt wilt ontladen. Het is complex – en kan daardoor risicovol zijn – om de batterij over verschillende groepen of fases te verdelen zonder de juiste technische kennis. Dit verhoogt de kans op fouten en kan gevaarlijk zijn, doordat je met de elektriciteit in je woning bezig bent. Dit is waarom HomeWizard een expert adviseert als je met meer dan 800 watt wilt ontladen
Daarom is het ook interessant als je Home assistant draait om 3 of 4 battery sims te draaien om te zien wat bij jouw opbrengst/verbruik past.
Heeft je grafiek "Platte Kanten" dan is de batterij vol (boven) of leeg (onder).
In dit voorbeeld met 1 Homewizard zou ik nu in de zomer te kort hebben aan 1 batterij voor maximaal gebruik van mijn opbrengst. De batterij is leeg voordat er weer een zonnetje is om te laden.
+/- 450 W verbruik bij 's avonds TV kijken en +/- 190w nachtverbruik (1 computer voor homeassistent / Blue Iris + alle routers koelkasten enzovoort)
In de winter zal dit natuurlijk heel anders zijn.
:no_upscale():strip_icc():fill(white):strip_exif()/f/image/OdKNAxQZYMuJYGo2YNHpF7Tk.jpg?f=user_large)
[ Voor 28% gewijzigd door superduper1969 op 24-07-2024 00:11 ]
MTVenus V153 + BMSV215 + CT003 V117 Lilygo Modbus HA integration+ Anker E1600 + 16ZP Enphase + 2ZP Anker + Quatt
Precies.
Zo simpel is het.
Zo simpel is het.
Súdwest-Fryslân, Tussenwoning 1939, 143m2, Energielabel B, Quatt Hybrid/Silent//6kW/-10°C/16°C, Nefit Ecomline/9,8kW/±57°C, Tado V3+/<20,5°C>, 10 radiatoren, HeatFan, Morsø, Tonzon, IsoWool, HR++/HR/dubbel, dak: divers, PV: 3880Wp, Fritz!Box, HomeWizard
Mooie grafieksuperduper1969 schreef op dinsdag 23 juli 2024 @ 23:54:
Als je 3 homewizard batterijen op 1 groep zet dan worden ze:
- Parallel geladen, dus met max 3x800w = 2400w
- Sequentieel ontladen dus 800w totdat de eerste 2,7kwh op is en dan de 2e enzovoort.
Dus snelste laadtijd is +/- 3u25m als je zonnepanelen permanent meer dan 2400w kunnen terugleveren aan het net.
En de snelste standaard ontlaadtijd is 2700x3x0.88rendement = 7128kwh / 800w=8u55m.
Pas met de expert unlock die homewizard aanraad om ook door een expert te laten beoordelen, kun je parallel ontladen.
Kan de Plug-In Battery met meer dan 800 watt ontladen?
We adviseren een eigen groep (of zelfs meerdere eigen groepen per fase) als je met meer dan 800 watt wilt ontladen. Het is complex – en kan daardoor risicovol zijn – om de batterij over verschillende groepen of fases te verdelen zonder de juiste technische kennis. Dit verhoogt de kans op fouten en kan gevaarlijk zijn, doordat je met de elektriciteit in je woning bezig bent. Dit is waarom HomeWizard een expert adviseert als je met meer dan 800 watt wilt ontladen
Daarom is het ook interessant als je Home assistant draait om 3 of 4 battery sims te draaien om te zien wat bij jouw opbrengst/verbruik past.
Heeft je grafiek "Platte Kanten" dan is de batterij vol (boven) of leeg (onder).
In dit voorbeeld met 1 Homewizard zou ik nu in de zomer te kort hebben aan 1 batterij voor maximaal gebruik van mijn opbrengst. De batterij is leeg voordat er weer een zonnetje is om te laden.
+/- 450 W verbruik bij 's avonds TV kijken en +/- 190w nachtverbruik (1 computer voor homeassistent / Blue Iris + alle routers koelkasten enzovoort)
In de winter zal dit natuurlijk heel anders zijn.
[Afbeelding]
En ik ben het wel met HW eens, als je zelf geen zeer duidelijk begrip hebt over en voldoende background/kennis over een laagspanningsinstallatie hebt ( en daarvoor heb je echt wel meer kennis nodig dan wat je ooit op de middelbare school over stroom en spanning hebt geleerd) zorg dat je dan een gedegen vakman erbij gaat halen.
maar een belangrijke opmerking (maar zeker niet als kritiek bedoeld), het tijdstip van start ontlading is natuurlijk zeer afhankelijk van je eigen situatie, de hier getoonde 18:00 uur zou in mijn eigen situatie zeer vroeg (bv regenachtige dag met weinig opbrengst in juli) zijn, narmaal gezien zou bij mij de start veelal pas na 20:00 - 21:00 gebeuren, en circa 80%-100% tot de volgende dag (rond 7:00 uur), maar als voorbeeld zeer verhelderend.
Quatt WP 4,5 kW - Atag CV ketel - Honeywell T6 - 23 panelen SolarEdge
vergeet niet dat een netbeheerder je aansluiting ook buiten werking kan stellen als deze niet aan de vereiste veiligheidseisen voldoet, want ook dat is wettelijk geregeld.Mickel moen schreef op dinsdag 23 juli 2024 @ 19:10:
Laten we het niet moeilijker maken dan het is.
Simpel gezegd is de regel, dat je per groep een productie-eenheid met een stekker van max 800Watt mag aansluiten.
Of dat nu stekkerpanelen zijn of een thuisbatterij is, doet niet ter zake.
Wat jezelf van de regelgeving vind en jouw eigen inschatting is van wat kan of niet kan is leuk en aardig, maar doet niet ter zake.
Wat je na de meter allemaal uitvreet is namelijk jouw risico. Daar ben jij aansprakelijk voor.
Nu is wel zo dat een netbeheerder hier niet actief op controleerd, maar als bv door een echt foutieve installatie jou hoofdzekering er uitknalt en de netbeheerder moet de hoofdzekering weer vernieuwen en hij ziet dan een zeer onveilige huisinstallatie, dan zou het ook zo maar kunnen dat deze geen nieuwe zekering gaat plaatsen en eerst een vakkundig herstel door een deskundige eist.
En dit komt toch met enige regelmaat voor met als resulaat een donker huis.
overigens heel veel woning en bedrijfsbranden hebben hun oorzaak in verkeerd en foutieve eletrische installaties en dit zijn vrijwel altijd een totaal verlies van al je hebben en houden, los van mogelijk menselijk leed. je speelt dus ook met de gezondheid van je eigen familie en die van je buren.
Als de regel is, dat overdag de maximum snelheid 100km/uur is, is dat de regel. Diegene die adviseert, dat als het rustig is op de weg, je gerust harder kan rijden, uit eigen ervaring, mag dat wel vinden, maar dat is zijn risico en ik zou dat advies dus niet opvolgen, want dat is jouw verantwoordelijkheid. En zeker niet vervolgens dat advies aan anderen doorgeven.
Het is dus simpel.
Ik heb op twee verschillende groepen stekkerpanelen. Zou ik een HW batterij nemen, zet ik die op een andere groep.
Bovendien houd ik er rekening mee, wat de maximale belasting is van de gebruikers op die groepen. Dat is mijn verantwoordelijkheid.
Quatt WP 4,5 kW - Atag CV ketel - Honeywell T6 - 23 panelen SolarEdge
ZIjn er hier mensen die daadwerkelijk 3 of 4 batterijen hebben besteld vanwege het vermogen 2400/3200W?
Een oven/vaat en wasmachine zitten in dit bereik.
Een oven/vaat en wasmachine zitten in dit bereik.
Ik heb er 3 besteld (levering maart).
Deze komen ieder op een eigen fase met een eigen automaat.
Ze komen in de kelder, waar ook de meterkast is.
Nachtverbruik is nu ca 300 W, maar in de winter draaien er 3 pompen voor de cv en vloerverwarming.
Normaal zal ik dan aan 800 W ook genoeg hebben, maar het is wel fijn is die beperking er niet is (oven, fonduepan etc).
Deze komen ieder op een eigen fase met een eigen automaat.
Ze komen in de kelder, waar ook de meterkast is.
Nachtverbruik is nu ca 300 W, maar in de winter draaien er 3 pompen voor de cv en vloerverwarming.
Normaal zal ik dan aan 800 W ook genoeg hebben, maar het is wel fijn is die beperking er niet is (oven, fonduepan etc).
Dan zou ik beginnen met energiebesparende maatregelen en bijvoorbeeld een paar efficiënte gelijkstroom pompen nemen, gaat je verbruik per pomp zo van 75 naar 10 watt!Vale Ouwe schreef op woensdag 24 juli 2024 @ 11:10:
Ik heb er 3 besteld (levering maart).
Deze komen ieder op een eigen fase met een eigen automaat.
Ze komen in de kelder, waar ook de meterkast is.
Nachtverbruik is nu ca 300 W, maar in de winter draaien er 3 pompen voor de cv en vloerverwarming.
Normaal zal ik dan aan 800 W ook genoeg hebben, maar het is wel fijn is die beperking er niet is (oven, fonduepan etc).
Zit naar alternatieven te kijken ivm lange levertijd en zie bij Alpha ESS een flash sale.
Een plug en play lpf batterij bijv 3 kWh voor 1399 euro. Zonnepanelen niet nodig en ook off grid bruikbaar.
Wat ik wel lees is dat hij oplaadt naar vol overdag en 's avonds levert als huis stroom nodig heeft.
Zou deze met een smart plug te regelen zijn via Homewizzard?
Wat zijn jullie ideeën erover?
https://alphaesslife.de/pages/flash-sale
Een plug en play lpf batterij bijv 3 kWh voor 1399 euro. Zonnepanelen niet nodig en ook off grid bruikbaar.
Wat ik wel lees is dat hij oplaadt naar vol overdag en 's avonds levert als huis stroom nodig heeft.
Zou deze met een smart plug te regelen zijn via Homewizzard?
Wat zijn jullie ideeën erover?
https://alphaesslife.de/pages/flash-sale
Hoe werkt het opladen/ontladen dan, kan ik dat via een API aansturen? Dat is namelijk wat ik bij HW mis en heel graag wil hebben ivm goedkoop laden op dynamisch.Laroil schreef op woensdag 24 juli 2024 @ 11:57:
Zit naar alternatieven te kijken ivm lange levertijd en zie bij Alpha ESS een flash sale.
Een plug en play lpf batterij bijv 3 kWh voor 1399 euro. Zonnepanelen niet nodig en ook off grid bruikbaar.
Wat ik wel lees is dat hij oplaadt naar vol overdag en 's avonds levert als huis stroom nodig heeft.
Zou deze met een smart plug te regelen zijn via Homewizzard?
Wat zijn jullie ideeën erover?
https://alphaesslife.de/pages/flash-sale
Ik weet daar te weinig (niets) vanaf, misschien als je een socket tussen zet die je via API aanstuurtHenkoes schreef op woensdag 24 juli 2024 @ 12:18:
[...]
Hoe werkt het opladen/ontladen dan, kan ik dat via een API aansturen? Dat is namelijk wat ik bij HW mis en heel graag wil hebben ivm goedkoop laden op dynamisch.
Volgens mij is een "Balkonkraftwerke" een "balkonomvormer", en is het dus een apparaat waar je aan de ene kant de DC-kabels van je zonnepanelen in steekt, en aan de andere kant komt er een stekker uit die met 800W ontlaadt, en zit er verder helemaal geen intelligentie/aansturing in. Alhoewel, ze hebben we óók een smart plug.Laroil schreef op woensdag 24 juli 2024 @ 11:57:
Zit naar alternatieven te kijken ivm lange levertijd en zie bij Alpha ESS een flash sale.
Een plug en play lpf batterij bijv 3 kWh voor 1399 euro. Zonnepanelen niet nodig en ook off grid bruikbaar.
Wat ik wel lees is dat hij oplaadt naar vol overdag en 's avonds levert als huis stroom nodig heeft.
Zou deze met een smart plug te regelen zijn via Homewizzard?
Wat zijn jullie ideeën erover?
https://alphaesslife.de/pages/flash-sale
Kijk maar eens naar deze plaatjes:


Gevonden op https://alphaesslife.de/p...twerk-mit-speicher-1024wh
Misschien wel leuk om eens wat beter naar dit ecosysteem te kijken, want misschien hebben ze producten die bruikbaarder zijn dan een omvormer met ingebouwde batterij, met de mogelijkheid om batterijen toe te voegen (wat dan wel weer een mooie feature is).
Misschien wel leuk om eens wat beter naar dit ecosysteem te kijken, want misschien hebben ze producten die bruikbaarder zijn dan een omvormer met ingebouwde batterij, met de mogelijkheid om batterijen toe te voegen (wat dan wel weer een mooie feature is).
[/quote]
Ik lees ook dat die zonder zonnepanelen is te gebruiken om overdag "groene" stroom van net te halen en 's avonds te gebruiken. Hoe dat aangestuurd wordt is mij niet duidelijk. Prijs is wel heel gunstig lijkt mij en aangezien het een bekender duits bedrijf is zal kwaliteit beter zijn?
VitaPower benötigen Sie, wenn
1.Ihre PV-Anlage tagsüber Restenergie produziert, die gespeichert und abends verbraucht werden soll.
2.Sie noch keine eigene Solaranlage zu Hause haben und die erneuerbaren Energien nutzen wollen, dann ist VitaPower für Ihr eigenes Balkonkraftwerk geeignet, um das Ziel „selbst erzeugen für selbst verbrauchen“ und „energieunabhängig“ zu erreichen.
[/quote]
Ik lees ook dat die zonder zonnepanelen is te gebruiken om overdag "groene" stroom van net te halen en 's avonds te gebruiken. Hoe dat aangestuurd wordt is mij niet duidelijk. Prijs is wel heel gunstig lijkt mij en aangezien het een bekender duits bedrijf is zal kwaliteit beter zijn?
VitaPower benötigen Sie, wenn
1.Ihre PV-Anlage tagsüber Restenergie produziert, die gespeichert und abends verbraucht werden soll.
2.Sie noch keine eigene Solaranlage zu Hause haben und die erneuerbaren Energien nutzen wollen, dann ist VitaPower für Ihr eigenes Balkonkraftwerk geeignet, um das Ziel „selbst erzeugen für selbst verbrauchen“ und „energieunabhängig“ zu erreichen.
@HomeWizard_NL zouden jullie iets kunnen zeggen over het ondersteunen van opladen (vanuit API) en op welk termijn dit eventueel ondersteunt zal worden?
Dit lijkt voor velen de beslissende factor te zijn om wel/niet de HW accu aan te schaffen en zou de HW batterij terugverdientijd enorm verbeteren.
Alvast bedankt!
Dit lijkt voor velen de beslissende factor te zijn om wel/niet de HW accu aan te schaffen en zou de HW batterij terugverdientijd enorm verbeteren.
Alvast bedankt!
bij Anker hebben ze dat al, daar kost elke 1,6 kWh circa 700 euro.a2aan schreef op woensdag 24 juli 2024 @ 13:49:
[...]
Volgens mij is een "Balkonkraftwerke" een "balkonomvormer", en is het dus een apparaat waar je aan de ene kant de DC-kabels van je zonnepanelen in steekt, en aan de andere kant komt er een stekker uit die met 800W ontlaadt, en zit er verder helemaal geen intelligentie/aansturing in. Alhoewel, ze hebben we óók een smart plug.
Kijk maar eens naar deze plaatjes: [Afbeelding]
[Afbeelding]
Gevonden op https://alphaesslife.de/p...twerk-mit-speicher-1024wh
Misschien wel leuk om eens wat beter naar dit ecosysteem te kijken, want misschien hebben ze producten die bruikbaarder zijn dan een omvormer met ingebouwde batterij, met de mogelijkheid om batterijen toe te voegen (wat dan wel weer een mooie feature is).
Quatt WP 4,5 kW - Atag CV ketel - Honeywell T6 - 23 panelen SolarEdge
1 van de pompen is zuiniger en de andere komen alleen in actie als het verschil tussen aanvoer en retour groter of gelijk van 5 graden is (een jaar of tien geleden gemaakt, in de zomer elke 8 uur 10 minuten draaien).mb1 schreef op woensdag 24 juli 2024 @ 11:25:
[...]
Dan zou ik beginnen met energiebesparende maatregelen en bijvoorbeeld een paar efficiënte gelijkstroom pompen nemen, gaat je verbruik per pomp zo van 75 naar 10 watt!
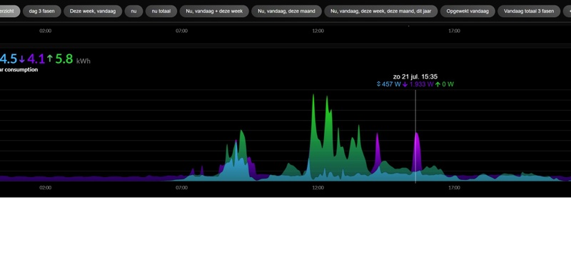
Hieronder een plaatje van afgelopen zondag, dat was niet de beste dag.
Maximaal kunnen we hier (met 15 panelen) 4800 W uit de omvormers halen.
:strip_exif()/f/image/G1HWy5tpjH7q7ZLxAx7hn38M.jpg?f=fotoalbum_large)
Dan zouden we het niet redden met 2 HW-accu's wat betreft capaciteit om import te voorkomen, maar om 15.35h hebben zelfs 1933 W van het net nodig.
En dat dek je af met 3 accu's.
Ik zou zelf altijd een batterij kopen op de regel, niet op de uitzondering.Vale Ouwe schreef op woensdag 24 juli 2024 @ 18:21:
[...]
1 van de pompen is zuiniger en de andere komen alleen in actie als het verschil tussen aanvoer en retour groter of gelijk van 5 graden is (een jaar of tien geleden gemaakt, in de zomer elke 8 uur 10 minuten draaien).
Hieronder een plaatje van afgelopen zondag, dat was niet de beste dag.
Maximaal kunnen we hier (met 15 panelen) 4800 W uit de omvormers halen.
[Afbeelding]
Dan zouden we het niet redden met 2 HW-accu's wat betreft capaciteit om import te voorkomen, maar om 15.35h hebben zelfs 1933 W van het net nodig.
En dat dek je af met 3 accu's.
Ik zie het ook als een liefhebberij. De lol om de energierekening te drukken.
Ik sloof me elke winter weer uit om ca 10-15 m3 hout aan bomen te zagen en te kloven (ook niet gratis, maar het scheelt heel behoorlijk op de gasrekening), dat is ook heel leuk.
Als het goed is komen er morgen 16 cellen 50Ah en een Victron lader binnen.
Dan ga ik alvast knutselen om met 3 van de panelen een soortgelijk systeem te maken, om te leren.
Deze accu's worden later voor andere "knutsels" ingezet.
Voor mij is het voornamelijk "hobby en leren".
We hebben een vast contract, zonder terugleverboete, tot zomer 2026.
Tijdens de energiecrisis moesten we € 600,--/maand betalen en dat is nu € 52,--
Daar staat natuurlijk een behoorlijke investering tegen over.
Aanschaf 15 zonnepanelen met omvormers en wat er verder bijkomt, hout gestookte cv-ketel, na salderen een sww-boiler, de HW-accu's in maart.
Ik sloof me elke winter weer uit om ca 10-15 m3 hout aan bomen te zagen en te kloven (ook niet gratis, maar het scheelt heel behoorlijk op de gasrekening), dat is ook heel leuk.
Als het goed is komen er morgen 16 cellen 50Ah en een Victron lader binnen.
Dan ga ik alvast knutselen om met 3 van de panelen een soortgelijk systeem te maken, om te leren.
Deze accu's worden later voor andere "knutsels" ingezet.
Voor mij is het voornamelijk "hobby en leren".
We hebben een vast contract, zonder terugleverboete, tot zomer 2026.
Tijdens de energiecrisis moesten we € 600,--/maand betalen en dat is nu € 52,--
Daar staat natuurlijk een behoorlijke investering tegen over.
Aanschaf 15 zonnepanelen met omvormers en wat er verder bijkomt, hout gestookte cv-ketel, na salderen een sww-boiler, de HW-accu's in maart.
Misschien kunnen sommige, niet specifieke HW Batterij discussies, in een daarvoor bedoel topic worden voortgezet?Vale Ouwe schreef op woensdag 24 juli 2024 @ 19:54:
Ik zie het ook als een liefhebberij. De lol om de energierekening te drukken.
Ik sloof me elke winter weer uit om ca 10-15 m3 hout aan bomen te zagen en te kloven (ook niet gratis, maar het scheelt heel behoorlijk op de gasrekening), dat is ook heel leuk.
Als het goed is komen er morgen 16 cellen 50Ah en een Victron lader binnen.
Dan ga ik alvast knutselen om met 3 van de panelen een soortgelijk systeem te maken, om te leren.
Deze accu's worden later voor andere "knutsels" ingezet.
Voor mij is het voornamelijk "hobby en leren".
We hebben een vast contract, zonder terugleverboete, tot zomer 2026.
Tijdens de energiecrisis moesten we € 600,--/maand betalen en dat is nu € 52,--
Daar staat natuurlijk een behoorlijke investering tegen over.
Aanschaf 15 zonnepanelen met omvormers en wat er verder bijkomt, hout gestookte cv-ketel, na salderen een sww-boiler, de HW-accu's in maart.
https://gathering.tweakers.net/forum/list_messages/2253584/0
Opel Ampera-e, Zappi V2 1F32A, 10x250Wp Solar, SMA 2100TL, Remeha Calenta 40C CW5
Ik zit helemaal in de HomeWizard batterij discussie (ik heb er drie besteld).Meubelmaker schreef op woensdag 24 juli 2024 @ 21:53:
[...]
Misschien kunnen sommige, niet specifieke HW Batterij discussies, in een daarvoor bedoel topic worden voortgezet?
https://gathering.tweakers.net/forum/list_messages/2253584/0
Ik probeer juist kleur en duiding te geven omtrent mijn motivatie.
Ik zie dat er een internet aansluiting nodig is.
Wat gebeurt er als Homewizard besluit om ermee te stoppen (faillissement), zit je dan niet met een superdure paperweight ?
Er zijn al andere bedrijven waarvan op die manier hun produkten totaal nutteloos geworden zijn.
En wat als Homewizard plots besluit om een abonnementsprijs te gaan vragen om de batterij nog te kunnen gebruiken, zoals ze dat doen om bepaalde functies van hun toestellen te ontgrendelen ?
Wat gebeurt er als Homewizard besluit om ermee te stoppen (faillissement), zit je dan niet met een superdure paperweight ?
Er zijn al andere bedrijven waarvan op die manier hun produkten totaal nutteloos geworden zijn.
En wat als Homewizard plots besluit om een abonnementsprijs te gaan vragen om de batterij nog te kunnen gebruiken, zoals ze dat doen om bepaalde functies van hun toestellen te ontgrendelen ?
Een hele goede om te vragen aan @HomeWizard_NL !mbbs1024 schreef op donderdag 25 juli 2024 @ 14:40:
Ik zie dat er een internet aansluiting nodig is.
Wat gebeurt er als Homewizard besluit om ermee te stoppen (faillissement), zit je dan niet met een superdure paperweight ?
Er zijn al andere bedrijven waarvan op die manier hun produkten totaal nutteloos geworden zijn.
En wat als Homewizard plots besluit om een abonnementsprijs te gaan vragen om de batterij nog te kunnen gebruiken, zoals ze dat doen om bepaalde functies van hun toestellen te ontgrendelen ?
Helaas zijn ze de laatste niet niet erg actief op het forum, gezien mijn vorige vraag mbt het middels API opladen op goedkope tarieven ook nog niet beantwoord is. Overigens zou een lokale API waarbij je laden/ontladen aan en uit kan zetten gecombineerd met een wattage de oplossing zijn om deze zonder cloud te kunnen blijven gebruiken.
[ Voor 9% gewijzigd door Henkoes op 25-07-2024 14:47 ]
Voor de overige producten van HomeWizard geldt dat deze de internetverbinding gebruiken voor updates en het verzenden van de data zodat deze zichtbaar wordt in de app op je telefoon. Deze 'cloud connectie' is uit te zetten en het product blijft prima functioneren en is uitleesbaar met de locale API.mbbs1024 schreef op donderdag 25 juli 2024 @ 14:40:
Ik zie dat er een internet aansluiting nodig is.
Wat gebeurt er als Homewizard besluit om ermee te stoppen (faillissement), zit je dan niet met een superdure paperweight ?
Er zijn al andere bedrijven waarvan op die manier hun produkten totaal nutteloos geworden zijn.
En wat als Homewizard plots besluit om een abonnementsprijs te gaan vragen om de batterij nog te kunnen gebruiken, zoals ze dat doen om bepaalde functies van hun toestellen te ontgrendelen ?
Voor de batterij lijkt er een directe verbinding opgezet te worden met de P1-meter en is er geen cloud connectiviteit nodig. Wel een werkend Wifi netwerk waar de P1-meter en de batterij elkaar kunnen vinden.
Persoonlijk ben ik niet bang voor een heavy paperweight bij het wegvallen van Homewizard, of het omvormen naar een betaalde dienst. Als je de app niet gebruikt en alle data lokaal verwerkt (met HA, Homey oid), kun je de cloud connectie prima uitschakelen en blijft het werken zoals het deed.
Ioniq 6 LR Lounge 20"
2700Wp SSW 30° @ SE2200 | 1720Wp SSW 5° @ HM-1500
Flickr | Canon 6D | 17-40mm f/4 + 50mm f/1.8 II + 70-200mm f/4 | 2x 430EX II | Sirui T005 + C10
Deze vraag is op de website beantwoordt onder de FAQ en de supportpagina:Henkoes schreef op donderdag 25 juli 2024 @ 14:41:
[...]
Een hele goede om te vragen aan @HomeWizard_NL !
Helaas zijn ze de laatste niet niet erg actief op het forum, gezien mijn vorige vraag mbt het middels API opladen op goedkope tarieven ook nog niet beantwoord is. Overigens zou een lokale API waarbij je laden/ontladen aan en uit kan zetten gecombineerd met een wattage de oplossing zijn om deze zonder cloud te kunnen blijven gebruiken.
Waarom kan de Plug-In Battery niet dynamisch laden in de donkere wintermaanden?
Veel mensen onderschatten wat de winterzon kan doen, zeker met 2,7 kWh komt een thuisbatterij verder dan je misschien zou verwachten. Het verschil tussen de laagste en hoogste prijs per dag is in de winter niet hoog genoeg om daar echt de vruchten van te plukken met dynamisch laden. De batterij is in de donkerste maanden minder efficiënt dan de andere 9 maanden, maar de winterzon doet meer dan de meeste mensen je doen geloven. Met 2,7 kWh maken we optimaal gebruik van efficiëntie.[ Voor 42% gewijzigd door Bravo op 25-07-2024 15:17 ]
Ioniq 6 LR Lounge 20"
2700Wp SSW 30° @ SE2200 | 1720Wp SSW 5° @ HM-1500
Flickr | Canon 6D | 17-40mm f/4 + 50mm f/1.8 II + 70-200mm f/4 | 2x 430EX II | Sirui T005 + C10
Weet je dit zeker? Ik heb het energiedisplay en vorige week tijdens een internetstoring liet het display na enkele minuten geen data meer zien maar gaf de boodschap dat er geen internetverbinding was.Bravo schreef op donderdag 25 juli 2024 @ 15:14:
[...]
Voor de overige producten van HomeWizard geldt dat deze de internetverbinding gebruiken voor updates en het verzenden van de data zodat deze zichtbaar wordt in de app op je telefoon. Deze 'cloud connectie' is uit te zetten en het product blijft prima functioneren en is uitleesbaar met de locale API.
Voor de batterij lijkt er een directe verbinding opgezet te worden met de P1-meter en is er geen cloud connectiviteit nodig. Wel een werkend Wifi netwerk waar de P1-meter en de batterij elkaar kunnen vinden.
Persoonlijk ben ik niet bang voor een heavy paperweight bij het wegvallen van Homewizard, of het omvormen naar een betaalde dienst. Als je de app niet gebruikt en alle data lokaal verwerkt (met HA, Homey oid), kun je de cloud connectie prima uitschakelen en blijft het werken zoals het deed.
Dus voor minstens een van de produkten klopt dit niet.
Dat het eventueel mogelijk is als je HA of Homey gebruikt kan zijn maar dat is eigenlijk in strijd met het Plug en Play principe omdat daar kennis voor nodig is die binnen de doelgroep waarschijnlijk niet te vinden is.
Ah, ik heb geen ervaring met de Display. Die zou zomaar in dezelfde categorie kunnen vallen als de app, die wordt gevoed met data uit de cloud.
Ook zonder HA of Homey blijft de batterij een Plug & Play product. Na de installatie zie ik geen reden waarom er data via de cloud van HomeWizard zou moeten lopen, behalve voor de grafieken in de app (en op het Display). Met HA of Homey kun je de data ook inzichtelijk maken, net zoals met de app. Maar de functie (op- en ontladen) van de batterij blijft werken zonder inzicht in de data. Heb je alleen de ledbar op de batterij om te vertellen wat de lading is en of er wordt geladen of ontladen.
Je weet dan niet hoeveel kWh er afgevangen wordt of teruggeleverd, maar de batterij doet het wel.
Ook zonder HA of Homey blijft de batterij een Plug & Play product. Na de installatie zie ik geen reden waarom er data via de cloud van HomeWizard zou moeten lopen, behalve voor de grafieken in de app (en op het Display). Met HA of Homey kun je de data ook inzichtelijk maken, net zoals met de app. Maar de functie (op- en ontladen) van de batterij blijft werken zonder inzicht in de data. Heb je alleen de ledbar op de batterij om te vertellen wat de lading is en of er wordt geladen of ontladen.
Je weet dan niet hoeveel kWh er afgevangen wordt of teruggeleverd, maar de batterij doet het wel.
Ioniq 6 LR Lounge 20"
2700Wp SSW 30° @ SE2200 | 1720Wp SSW 5° @ HM-1500
Flickr | Canon 6D | 17-40mm f/4 + 50mm f/1.8 II + 70-200mm f/4 | 2x 430EX II | Sirui T005 + C10
Je hebt deze vraag al eens gesteld, het heeft echt geen zin om dat nog een keer op te gooien; https://community.home-as...nd-water-meter/227441/658mbbs1024 schreef op donderdag 25 juli 2024 @ 14:40:
Ik zie dat er een internet aansluiting nodig is.
Wat gebeurt er als Homewizard besluit om ermee te stoppen (faillissement), zit je dan niet met een superdure paperweight ?
Er zijn al andere bedrijven waarvan op die manier hun produkten totaal nutteloos geworden zijn.
En wat als Homewizard plots besluit om een abonnementsprijs te gaan vragen om de batterij nog te kunnen gebruiken, zoals ze dat doen om bepaalde functies van hun toestellen te ontgrendelen ?
Misschien zijn mijn collega's (die vrijwillig, buiten werktijd wel eens reageren) op vakantieHenkoes schreef op donderdag 25 juli 2024 @ 14:41:
[...]
Een hele goede om te vragen aan @HomeWizard_NL !
Helaas zijn ze de laatste niet niet erg actief op het forum, gezien mijn vorige vraag mbt het middels API opladen op goedkope tarieven ook nog niet beantwoord is.
[ Voor 3% gewijzigd door DCSBL op 25-07-2024 16:08 ]
Embedded Software Developer @ HomeWizard | Doet soms wat voor Home Assistant
Ah je hebt helemaal gelijk. We zijn eigenlijk best wel verwend met jullie input vanuit zoveel kanalen.DCSBL schreef op donderdag 25 juli 2024 @ 16:06:
Misschien zijn mijn collega's (die vrijwillig, buiten werktijd wel eens reageren) op vakantie
Wel enorm blij met die aanwezigheid!
Mooi antwoord dat gegeven is op het assistant forum! Wist niet dat daar ook informatie over de batterij te vinden was, ga ik even goed napluizen.
Daar denkt mijn historische data toch echt anders over. 2 maanden (dec en januari) mag je blij zijn als er sws overschot in beland per dag. Om daar nu de panelen voor te gaan vervangen gaat net iets te ver 😜. Heb ook geen ruimte voor wat extra. Misschien gaan ze daar een x anders over denken anders blijft het sws deze ene. Hopelijk leveren ze eerder uit. Jammer als je een nieuw speeltje hebt en je mag hem pas uitpakken/gebruiken in jan-feb 😜🙈Bravo schreef op donderdag 25 juli 2024 @ 15:14:
[...]
Deze vraag is op de website beantwoordt onder de FAQ en de supportpagina:Waarom kan de Plug-In Battery niet dynamisch laden in de donkere wintermaanden?
Veel mensen onderschatten wat de winterzon kan doen, zeker met 2,7 kWh komt een thuisbatterij verder dan je misschien zou verwachten. Het verschil tussen de laagste en hoogste prijs per dag is in de winter niet hoog genoeg om daar echt de vruchten van te plukken met dynamisch laden. De batterij is in de donkerste maanden minder efficiënt dan de andere 9 maanden, maar de winterzon doet meer dan de meeste mensen je doen geloven. Met 2,7 kWh maken we optimaal gebruik van efficiëntie.
[ Voor 8% gewijzigd door Devke op 25-07-2024 16:46 ]
Denk in kansen, niet in problemen. Homewizard Plug-In Battery 5.4 kWh. Zendure 2400 AC 17.2 kWh. 3330 Wp zonnepanelen. EV 77 kWh. Peblar Business Laadpaal.
Ook mijn historische data is het er niet mee eens. Ik heb nog wel wat ruimte voor extra panelen, maar in de winter ligt dat volledig in de schaduw van het huis. Zal nu wel leuk meedoen, maar in de winter (wanneer het nodig is) niet.Devke schreef op donderdag 25 juli 2024 @ 16:43:
[...]
Daar denkt mijn historische data toch echt anders over. 2 maanden (dec en januari) mag je blij zijn als er sws overschot in beland per dag. Om daar nu de panelen voor te gaan vervangen gaat net iets te ver 😜. Heb ook geen ruimte voor wat extra. Misschien gaan ze daar een x anders over denken anders blijft het sws deze ene. Hopelijk leveren ze eerder uit. Jammer als je een nieuw speeltje hebt en je mag hem pas uitpakken/gebruiken in jan-feb 😜🙈
Maar het lijkt erop dat HomeWizard zich (nog) niet op de dynamische markt icm de batterij wil focussen. Ook andere vragen richting dynamische tarieven worden afgewimpeld met antwoorden dat de batterij wel werkt met stroom uit de zonnepanelen. * Bravo hoopt op veel zonnige wintermiddagen
Ioniq 6 LR Lounge 20"
2700Wp SSW 30° @ SE2200 | 1720Wp SSW 5° @ HM-1500
Flickr | Canon 6D | 17-40mm f/4 + 50mm f/1.8 II + 70-200mm f/4 | 2x 430EX II | Sirui T005 + C10
Heel andere doelgroep: wie daar geld mee wil verdienen heeft een grotere batterij nodig.Bravo schreef op donderdag 25 juli 2024 @ 16:53:
Maar het lijkt erop dat HomeWizard zich (nog) niet op de dynamische markt icm de batterij wil focussen.
Dit is voor mensen met panelen en een vast contract die het directpercentage op willen krikken.
Regio Utrecht 1850Wp@79° 3700Wp@259°
Opladen vanuit API wanneer stroom goedkoop is in de nacht is ook een hele mooie manier om de batterij te benutten!hoevenpe schreef op donderdag 25 juli 2024 @ 16:55:
[...]
Heel andere doelgroep: wie daar geld mee wil verdienen heeft een grotere batterij nodig.
Dit is voor mensen met panelen en een vast contract die het directpercentage op willen krikken.
Jammer dat hier geen aandacht naartoe gaat.
Met een vast contract maakt dat niet uit, sterker nog: bij GreenChoice is overdag goedkoper dan in de nacht.Henkoes schreef op donderdag 25 juli 2024 @ 16:57:
Opladen vanuit API wanneer stroom goedkoop is in de nacht is ook een hele mooie manier om de batterij te benutten!
Regio Utrecht 1850Wp@79° 3700Wp@259°
Niet iedereen heeft een dynamisch contract om er druk mee te handelen en er geld mee te verdienen. Voor een aantal mensen is/wordt een dynamisch contract gewoon het goedkoopst,. Zeker nu de terugleverboetes behoorlijk oplopen bij netto teruglevering en het bij meerdere leveranciers zelfs geld kost (zie volkskrant vandaag).
Ook bij een dynamisch contract (zonder handelen) zou een HW batterij een rol kunnen vervullen in het voorkomen dat er tijdens dure uren veel stroom uit het net komt. Het opvangen van de pieken lijkt in mijn simulatie prima te werken bij voldoende zonopwek, maar de zonopwek valt in de winter tegen. Om de optie te hebben om dan in de goedkope uurtjes (door windenergie) op te laden zodat je de piek weer doorkomt is een interessante functie voor als de zonnestroom 'op' is. Lijkt mij ook te passen in de duurzame filosofie van HW.
Ik heb de pagina van @DCSBL eens doorgenomen. HW lijkt nogal huiverig te zijn voor directe API aansturing per batterij ivm de max teruglevering per gedeelde groep. Er is blijkbaar geen 'centrale aansturing' bij meerdere batterijen op API niveau?
Maar zoals @hoevenpe al aangeeft lijkt de focus nu te liggen bij een (grotere) doelgroep met een vast contract. Daar kunnen ze al genoeg batterijen aan verkopen.
Hopelijk komt er wel een API met aansturingen, uit duurzame overwegingen dump ik liever tijdens de ochtendpiek mijn zonnestroom op het net dan in een batterij als er genoeg opwek verwacht wordt. En haal ik energie uit het net als er een overschot aan duurzame energie is. Ondanks dat ik een vast contract heb.
Discharge only, charge only naast de optie NOM zijn dan interessant. Maar dat helpt de mensen met een dynamisch contract nog niet in de donkere wintermaanden.
Ook bij een dynamisch contract (zonder handelen) zou een HW batterij een rol kunnen vervullen in het voorkomen dat er tijdens dure uren veel stroom uit het net komt. Het opvangen van de pieken lijkt in mijn simulatie prima te werken bij voldoende zonopwek, maar de zonopwek valt in de winter tegen. Om de optie te hebben om dan in de goedkope uurtjes (door windenergie) op te laden zodat je de piek weer doorkomt is een interessante functie voor als de zonnestroom 'op' is. Lijkt mij ook te passen in de duurzame filosofie van HW.
Ik heb de pagina van @DCSBL eens doorgenomen. HW lijkt nogal huiverig te zijn voor directe API aansturing per batterij ivm de max teruglevering per gedeelde groep. Er is blijkbaar geen 'centrale aansturing' bij meerdere batterijen op API niveau?
Maar zoals @hoevenpe al aangeeft lijkt de focus nu te liggen bij een (grotere) doelgroep met een vast contract. Daar kunnen ze al genoeg batterijen aan verkopen.
Hopelijk komt er wel een API met aansturingen, uit duurzame overwegingen dump ik liever tijdens de ochtendpiek mijn zonnestroom op het net dan in een batterij als er genoeg opwek verwacht wordt. En haal ik energie uit het net als er een overschot aan duurzame energie is. Ondanks dat ik een vast contract heb.
Discharge only, charge only naast de optie NOM zijn dan interessant. Maar dat helpt de mensen met een dynamisch contract nog niet in de donkere wintermaanden.
Ioniq 6 LR Lounge 20"
2700Wp SSW 30° @ SE2200 | 1720Wp SSW 5° @ HM-1500
Flickr | Canon 6D | 17-40mm f/4 + 50mm f/1.8 II + 70-200mm f/4 | 2x 430EX II | Sirui T005 + C10
De vraag is hoe groot het verschil moet zijn met een dynamisch contract om de laadverliezen goed te maken.
Maar... je maakt de aanname dat mensen die interesse in deze optie hebben een vast contract hebben.hoevenpe schreef op donderdag 25 juli 2024 @ 17:06:
[...]
Met een vast contract maakt dat niet uit, sterker nog: bij GreenChoice is overdag goedkoper dan in de nacht.
Helemaal met je eens. Echter ik denk dat HW helemaal niet huiverig behoeft te zijn om de API open te stellen. Correct me if i am wrong maar binnen de App kun je zelf verschillende taken aanmaken. Zelfs met dynamische parameter. Of je nu in de zomer de opwek de batterij in laat gaan of in de winter met een taak de batterij vult (ik zie het maar ff als "zonnestroom" uit het net), dat maakt vlgs mij niks uit.Bravo schreef op donderdag 25 juli 2024 @ 17:37:
Niet iedereen heeft een dynamisch contract om er druk mee te handelen en er geld mee te verdienen. Voor een aantal mensen is/wordt een dynamisch contract gewoon het goedkoopst,. Zeker nu de terugleverboetes behoorlijk oplopen bij netto teruglevering en het bij meerdere leveranciers zelfs geld kost (zie volkskrant vandaag).
Ook bij een dynamisch contract (zonder handelen) zou een HW batterij een rol kunnen vervullen in het voorkomen dat er tijdens dure uren veel stroom uit het net komt. Het opvangen van de pieken lijkt in mijn simulatie prima te werken bij voldoende zonopwek, maar de zonopwek valt in de winter tegen. Om de optie te hebben om dan in de goedkope uurtjes (door windenergie) op te laden zodat je de piek weer doorkomt is een interessante functie voor als de zonnestroom 'op' is. Lijkt mij ook te passen in de duurzame filosofie van HW.
Ik heb de pagina van @DCSBL eens doorgenomen. HW lijkt nogal huiverig te zijn voor directe API aansturing per batterij ivm de max teruglevering per gedeelde groep. Er is blijkbaar geen 'centrale aansturing' bij meerdere batterijen op API niveau?
Maar zoals @hoevenpe al aangeeft lijkt de focus nu te liggen bij een (grotere) doelgroep met een vast contract. Daar kunnen ze al genoeg batterijen aan verkopen.
Hopelijk komt er wel een API met aansturingen, uit duurzame overwegingen dump ik liever tijdens de ochtendpiek mijn zonnestroom op het net dan in een batterij als er genoeg opwek verwacht wordt. En haal ik energie uit het net als er een overschot aan duurzame energie is. Ondanks dat ik een vast contract heb.
Discharge only, charge only naast de optie NOM zijn dan interessant. Maar dat helpt de mensen met een dynamisch contract nog niet in de donkere wintermaanden.
Denk in kansen, niet in problemen. Homewizard Plug-In Battery 5.4 kWh. Zendure 2400 AC 17.2 kWh. 3330 Wp zonnepanelen. EV 77 kWh. Peblar Business Laadpaal.
Pak een gemiddelde van 20% laadverlies. Dan moet je dat sws goedkoper zitten. Alles erboven op is cycli kosten goed maken en misschien een bescheiden winstje. In mijn berekening en TLB zou ik quit spelen. Dat betekend voor mij minimaal 11 ct verschil. Vast dagen waarop dat lukt.alwind schreef op donderdag 25 juli 2024 @ 17:59:
De vraag is hoe groot het verschil moet zijn met een dynamisch contract om de laadverliezen goed te maken.
Denk in kansen, niet in problemen. Homewizard Plug-In Battery 5.4 kWh. Zendure 2400 AC 17.2 kWh. 3330 Wp zonnepanelen. EV 77 kWh. Peblar Business Laadpaal.
Dat is toch met dat smartplug dat je taken kan aanmaken? Kan er denk ik wel tussengezet worden maar dan schakel je de batterij alleen maar aan of uit zelfs als de stuur trigger voor de plug het dynamische tarief is. De batterij zal nog steeds alleen maar gaan laden als je een overschot aan zonnestroom hebt.Devke schreef op donderdag 25 juli 2024 @ 18:25:
[...]
Helemaal met je eens. Echter ik denk dat HW helemaal niet huiverig behoeft te zijn om de API open te stellen. Correct me if i am wrong maar binnen de App kun je zelf verschillende taken aanmaken. Zelfs met dynamische parameter. Of je nu in de zomer de opwek de batterij in laat gaan of in de winter met een taak de batterij vult (ik zie het maar ff als "zonnestroom" uit het net), dat maakt vlgs mij niks uit.
Klopt. Je kunt idd een taak aanmaken via een smartplug dat hij een actie uitvoert op bijvoorbeeld de laagste tarieven en dat dan een x aantal uur. Je moet daar wel Energy+ voor hebben zo te zien. Hij zal dan denk ik wat je zegt idd alleen het overschot oppakken. Zal wel in het BMS zitten?hanev001 schreef op donderdag 25 juli 2024 @ 18:49:
[...]
Dat is toch met dat smartplug dat je taken kan aanmaken? Kan er denk ik wel tussengezet worden maar dan schakel je de batterij alleen maar aan of uit zelfs als de stuur trigger voor de plug het dynamische tarief is. De batterij zal nog steeds alleen maar gaan laden als je een overschot aan zonnestroom hebt.
Echter zou het kunnen laden ook prima moeten kunnen via een dergelijke oplossing. Ik kan me niet bedenken welke schade je zou kunnen veroorzaken dan? Je kiest mijn inziens niet anders dan "laden met zonnestroom" of "dynamisch laden als prijzen laag zijn" optie. Kan geheel via de app zonder API's open te zetten vlgs mij.
Denk in kansen, niet in problemen. Homewizard Plug-In Battery 5.4 kWh. Zendure 2400 AC 17.2 kWh. 3330 Wp zonnepanelen. EV 77 kWh. Peblar Business Laadpaal.
Of wat jij zegt kan zul je aan HW moeten vragen maar het valt in dezelfde categorie als al die ander ideeen die reeds voorbij zijn gekomen voor extra functies voor de batterij.Devke schreef op donderdag 25 juli 2024 @ 19:03:
[...]
Klopt. Je kunt idd een taak aanmaken via een smartplug dat hij een actie uitvoert op bijvoorbeeld de laagste tarieven en dat dan een x aantal uur. Je moet daar wel Energy+ voor hebben zo te zien. Hij zal dan denk ik wat je zegt idd alleen het overschot oppakken. Zal wel in het BMS zitten?
Echter zou het kunnen laden ook prima moeten kunnen via een dergelijke oplossing. Ik kan me niet bedenken welke schade je zou kunnen veroorzaken dan? Je kiest mijn inziens niet anders dan "laden met zonnestroom" of "dynamisch laden als prijzen laag zijn" optie. Kan geheel via de app zonder API's open te zetten vlgs mij.
En als ik eerlijk ben moet ik zeggen dat ik het toevoegen van extra functies een slecht idee vindt. De batterij wordt in de markt gezet als een simpel Plug en Play systeem en door extra toevoegingen verlies je de eenvoud.
De mensen die dit willen zullen eerder thuishoren bij de meer complexe en helaas ook duurdere batterijen
Ik snap je als je doelt op onbalanshandel of dayahead. Dat moet je idd met deze batterij en zijn functionaliteit niet willen. Eens met je.hanev001 schreef op donderdag 25 juli 2024 @ 19:16:
[...]
Of wat jij zegt kan zul je aan HW moeten vragen maar het valt in dezelfde categorie als al die ander ideeen die reeds voorbij zijn gekomen voor extra functies voor de batterij.
En als ik eerlijk ben moet ik zeggen dat ik het toevoegen van extra functies een slecht idee vindt. De batterij wordt in de markt gezet als een simpel Plug en Play systeem en door extra toevoegingen verlies je de eenvoud.
De mensen die dit willen zullen eerder thuishoren bij de meer complexe en helaas ook duurdere batterijen
Ik zoek wel naar een optie die de 2 a 3 maanden die gewoon zeer lastig zijn om te vullen de batterij toch een functionaliteit te laten hebben. Standaard is de instelling zoals die nu is. De optie is om ook goedkoper te kunnen laden in de wintermaanden. Let op. Dit heeft alleen zin bij een dynamisch contract. Ik heb hier winterdag erbij zitten dat ik 0 teruglever. Gaat direct op in huis. Mooi hoor..... maar liefst zie ik de dag en nacht ook afgedekt worden dan. Dat is immers ook het doel vh apparaat. Niet alleen in de zomermaanden. Grotendeels ben ik het dus wel met je eens. Deze toevoeging kan geen geen hogere wiskunde zijn.
Denk in kansen, niet in problemen. Homewizard Plug-In Battery 5.4 kWh. Zendure 2400 AC 17.2 kWh. 3330 Wp zonnepanelen. EV 77 kWh. Peblar Business Laadpaal.
Eens, dus goedkoop laden in de nacht door via de API te zeggen dat de batterij moet laden zou mooi zijn. Zou vanuit Home Assistant dan bruikbaar zijn, daar kunnen we op basis van lage tarieven een trigger geven.Devke schreef op donderdag 25 juli 2024 @ 19:30:
[...]
Ik snap je als je doelt op onbalanshandel of dayahead. Dat moet je idd met deze batterij en zijn functionaliteit niet willen. Eens met je.
Ik zoek wel naar een optie die de 2 a 3 maanden die gewoon zeer lastig zijn om te vullen de batterij toch een functionaliteit te laten hebben. Standaard is de instelling zoals die nu is. De optie is om ook goedkoper te kunnen laden in de wintermaanden. Let op. Dit heeft alleen zin bij een dynamisch contract. Ik heb hier winterdag erbij zitten dat ik 0 teruglever. Gaat direct op in huis. Mooi hoor..... maar liefst zie ik de dag en nacht ook afgedekt worden dan. Dat is immers ook het doel vh apparaat. Niet alleen in de zomermaanden. Grotendeels ben ik het dus wel met je eens. Deze toevoeging kan geen geen hogere wiskunde zijn.
[ Voor 5% gewijzigd door Henkoes op 25-07-2024 21:39 ]
Heb je al eens uitgerekend hoeveel goedkoper zo'n kWh moet zijn wil je er beter van worden na afschrijving van de batterij en het omzettingsverlies?Henkoes schreef op donderdag 25 juli 2024 @ 21:38:
[...]
Eens, dus goedkoop laden in de nacht door via de API te zeggen dat de batterij moet laden zou mooi zijn. Zou vanuit Home Assistant dan bruikbaar zijn, daar kunnen we op basis van lage tarieven een trigger geven.
Ook zonder open API zijn er nog genoeg mogelijkheden de batterij aantrekkelijker te maken voor gebruik bij een dynamisch contract. De Epex prijzen zitten al in de app dus ik verwacht wel dat er op termijn instellingen zullen komen die de smartplug ook heeft.
Ik zie niet in dat daardoor de batterij minder geschikt zou zijn voor de grote massa.
Overigens doet een (open) API dat ook niet, voor velen is het dan een schuifje in de app en hebben geen idee wat je er mee moet.
Ik zie niet in dat daardoor de batterij minder geschikt zou zijn voor de grote massa.
Overigens doet een (open) API dat ook niet, voor velen is het dan een schuifje in de app en hebben geen idee wat je er mee moet.
Nee, daar heb je wel een punt inderdaad. Maar steeds vaker zijn de prijzen (vooral in de weekenden) nul of zelfs negatief en dan kan dat wel uit denk ik zonder dat te hebben berekend. Zo niet geeft het me een goed gevoel en dat is ook iets waard.Sjamo schreef op donderdag 25 juli 2024 @ 21:59:
[...]
Heb je al eens uitgerekend hoeveel goedkoper zo'n kWh moet zijn wil je er beter van worden na afschrijving van de batterij en het omzettingsverlies?
Is dat niet € 0,10 per kWh?Sjamo schreef op donderdag 25 juli 2024 @ 21:59:
[...]
Heb je al eens uitgerekend hoeveel goedkoper zo'n kWh moet zijn wil je er beter van worden na afschrijving van de batterij en het omzettingsverlies?
Het is maar net hoe je het uitrekent.
Wanneer ik uit ga van een degradatie van 20% over 15 jaar, gemiddeld 10%, en een 800 nuttige kWh's per jaar, kom ik uit op 5000 cycles over 15 jaar. Dat geeft hier een prijs van 11,5ct per kWh voor afschrijving. Daar komt het omzettingsverlies nog bij.
Reken je met alle cycles, wat volgens mij een behoorlijke uitdaging gaat worden bij de 'doelgroep', in 15 jaar, dan komt de afschrijvingsprijs tussen de 9 en 10ct per kWh inderdaad.
@Devke Ondanks dat alle ingrediënten voor zonnetaken en lage prijzen schakelingen al in de app zitten, lijkt er toch nog een obstakel te zijn voor HW. Zoals ik al noemde is dat er een angst lijkt te zijn van het openstellen van de API per batterij. Het NOM algoritme doet een sturing over meerdere batterijen heen. Mij is niet bekend waar die intelligentie voor het algoritme zit bij meerdere batterijen (P1 meter, batterij, of misschien toch wel de cloud?). Daar zou een API tegenaan moeten komen te zitten om het te laten functioneren binnen de grenzen van wat de batterijen zelf al zouden doen.
Als er per batterij een API beschikbaar is, dan komt de discussie over de 800 W invoeden per groep weer in beeld. En daarmee zou de API de 800 W per groep limiet kunnen omzeilen, waarmee de combinatie van batterijen niet meer aan de stekkervoorwaarden voldoet.
Als er per batterij een API beschikbaar is, dan komt de discussie over de 800 W invoeden per groep weer in beeld. En daarmee zou de API de 800 W per groep limiet kunnen omzeilen, waarmee de combinatie van batterijen niet meer aan de stekkervoorwaarden voldoet.
Ioniq 6 LR Lounge 20"
2700Wp SSW 30° @ SE2200 | 1720Wp SSW 5° @ HM-1500
Flickr | Canon 6D | 17-40mm f/4 + 50mm f/1.8 II + 70-200mm f/4 | 2x 430EX II | Sirui T005 + C10
zolang er een saldering (= annex gigabatterij) bestaat is de diskussie over afschrijving eigenlijk overbodig. Pas als deze er niet meer is gaat dat een rol spelen, maar dan is ondertussen je batterij alweer circa 400 cycles verder dus stijgt je afschrijving.Sjamo schreef op vrijdag 26 juli 2024 @ 09:12:
[...]
Het is maar net hoe je het uitrekent.
Wanneer ik uit ga van een degradatie van 20% over 15 jaar, gemiddeld 10%, en een 800 nuttige kWh's per jaar, kom ik uit op 5000 cycles over 15 jaar. Dat geeft hier een prijs van 11,5ct per kWh voor afschrijving. Daar komt het omzettingsverlies nog bij.
Reken je met alle cycles, wat volgens mij een behoorlijke uitdaging gaat worden bij de 'doelgroep', in 15 jaar, dan komt de afschrijvingsprijs tussen de 9 en 10ct per kWh inderdaad.
Nu is het wel zo dat HW zelf aangeeft dat je na 6.000 Cylles je nog steeds een behoorlijke restcapaciteit over hebt, dus bij een gemiddeld jaar cycles van circa 250 zit ik al op 24 jaar. Bij 300 cycles ook nog steeds 20 jaar en dan heb je de restcapaciteit nog, dus het gaat daarna ook nog wel door. Het zou me niet verbasen als de levensduur hier qua batterij ruim 25 jaar en langer is, de kans dat je BMS eerder er mee stopt is groter.
Quatt WP 4,5 kW - Atag CV ketel - Honeywell T6 - 23 panelen SolarEdge
Wat heeft saldering met afschrijving te maken? De batterij begint aan waarde te verliezen op het moment dat je hem voor de eerste keer aanzet.MacD007 schreef op vrijdag 26 juli 2024 @ 10:16:
[...]
zolang er een saldering (= annex gigabatterij) bestaat is de diskussie over afschrijving eigenlijk overbodig. Pas als deze er niet meer is gaat dat een rol spelen, maar dan is ondertussen je batterij alweer circa 400 cycles verder dus stijgt je afschrijving.
Nu is het wel zo dat HW zelf aangeeft dat je na 6.000 Cylles je nog steeds een behoorlijke restcapaciteit over hebt, dus bij een gemiddeld jaar cycles van circa 250 zit ik al op 24 jaar. Bij 300 cycles ook nog steeds 20 jaar en dan heb je de restcapaciteit nog, dus het gaat daarna ook nog wel door. Het zou me niet verbasen als de levensduur hier qua batterij ruim 25 jaar en langer is, de kans dat je BMS eerder er mee stopt is groter.
Ik kan me voorstellen dat ze het omzeilen willen voorkomen bij meerdere batterijen. De bekende overbelasting die kan ontstaan als ze niet op een aparte groep zitten. Als ik ze alle 4 zou kopen en ik prik ze maar overal in het stopcontact zonder een open API of alle 4 willekeurig in stopcontact met een open API. Bij allebei ben ik niet goed bezig. Ik heb even niet in beeld hoe je de 1e situatie als HW bv al gaat afdekken? Thuis controleren gaan ze natuurlijk niet doen. Ontsluiten via app en eigen verantwoordelijkheid?Bravo schreef op vrijdag 26 juli 2024 @ 09:21:
@Devke Ondanks dat alle ingrediënten voor zonnetaken en lage prijzen schakelingen al in de app zitten, lijkt er toch nog een obstakel te zijn voor HW. Zoals ik al noemde is dat er een angst lijkt te zijn van het openstellen van de API per batterij. Het NOM algoritme doet een sturing over meerdere batterijen heen. Mij is niet bekend waar die intelligentie voor het algoritme zit bij meerdere batterijen (P1 meter, batterij, of misschien toch wel de cloud?). Daar zou een API tegenaan moeten komen te zitten om het te laten functioneren binnen de grenzen van wat de batterijen zelf al zouden doen.
Als er per batterij een API beschikbaar is, dan komt de discussie over de 800 W invoeden per groep weer in beeld. En daarmee zou de API de 800 W per groep limiet kunnen omzeilen, waarmee de combinatie van batterijen niet meer aan de stekkervoorwaarden voldoet.
Ik denk dus dat in beide gevallen je er een "puinhoop" van maken kunt qua veiligheid. Er zou een check moeten zijn maar hoe ga je die bewerkstelligen in beide situatie's? Waarbij ik meer risico zie in 1e situatie dan 2e. Daar kunnen ze in de app softwarematig e.a. zeker afdekken. Vlgs mij hoeft dynamisch laden niet een probleem te zijn maar wellicht overzien wij/ik het hele plaatje nog niet.
[ Voor 6% gewijzigd door Devke op 26-07-2024 10:33 ]
Denk in kansen, niet in problemen. Homewizard Plug-In Battery 5.4 kWh. Zendure 2400 AC 17.2 kWh. 3330 Wp zonnepanelen. EV 77 kWh. Peblar Business Laadpaal.
De kern vraag is: Wie is verantwoordelijk?Devke schreef op vrijdag 26 juli 2024 @ 10:30:
[...]
Ik kan me voorstellen dat ze het omzeilen willen voorkomen bij meerdere batterijen. De bekende overbelasting die kan ontstaan als ze niet op een aparte groep zitten. Als ik ze alle 4 zou kopen en ik prik ze maar overal in het stopcontact zonder een open API of alle 4 willekeurig in stopcontact met een open API. Bij allebei ben ik niet goed bezig. Ik heb even niet in beeld hoe je de 1e situatie als HW bv al gaat afdekken? Thuis controleren gaan ze natuurlijk niet doen. Ontsluiten via app en eigen verantwoordelijkheid?
Ik denk dus dat in beide gevallen je er een "puinhoop" van maken kunt qua veiligheid. Er zou een check moeten zijn maar hoe ga je die bewerkstelligen in beide situatie's? Waarbij ik meer risico zie in 1e situatie dan 2e. Daar kunnen ze in de app softwarematig e.a. zeker afdekken.
Ik ben van mening dat dit de koper/gebruiker is niet HW. Zij dienen de kopers duidelijke te informeren over de risico's en te adviseren hoe het beste met de batterij om te gaan maar vanaf het moment dat het apparaat bij je thuis staat neem je als gebruiker de beslissing hoe je er mee omgaat.
Iedereen weet dat je niet meer dan een bepaald vermogen op een groep kan aansluiten en in 99% van de gevallen zal dat ook geen probleem zijn. Er zullen altijd sukkels zijn die daar toch verkeerd mee omgaan. Moeten je echter de goede 99% de volledige functionaliteit van het apparaat onthouden omdat er sukkels bestaan? Naar mij mening niet.
Ja klopt, als je het puur over afschrijving hebt met een levensduur van mini. 8.000 tot mogelijk zelfs 10.000 cycles, waarbij je totaal 10% verlies op deze periode gaat meenemen kom je uit op circa 24.000 kWh, dat zou op één 0,058 ct per kWh afschrijving komen. dat is circa 50% van de hier eerder genoemde cijfers.hanev001 schreef op vrijdag 26 juli 2024 @ 10:30:
[...]
Wat heeft saldering met afschrijving te maken? De batterij begint aan waarde te verliezen op het moment dat je hem voor de eerste keer aanzet.
bij dit soort dingen schrijf je nomraal gesproken dit gewoon in één keer af, direct bij de betaling. En dan kijk je wel hoe ver je komt.
[ Voor 10% gewijzigd door MacD007 op 26-07-2024 10:58 ]
Quatt WP 4,5 kW - Atag CV ketel - Honeywell T6 - 23 panelen SolarEdge
Zolang we nog dit soort vervelende berichten lezen VRT: Twee tieners in Belgische spoorpaal overlijden door elektrocutie,en de reactie is: De familie geeft toe dat de jongeren in de fout zijn gegaan, maar ze denken ook dat dit niet gebeurd zou zijn met een betere beveiliging. "Het is een kleine muur van anderhalve meter, iedereen kan erop klimmen." zullen bedrijven hun producten aan die 1% blijven aanpassen.hanev001 schreef op vrijdag 26 juli 2024 @ 10:42:
[...]
De kern vraag is: Wie is verantwoordelijk?
Ik ben van mening dat dit de koper/gebruiker is niet HW. Zij dienen de kopers duidelijke te informeren over de risico's en te adviseren hoe het beste met de batterij om te gaan maar vanaf het moment dat het apparaat bij je thuis staat neem je als gebruiker de beslissing hoe je er mee omgaat.
Iedereen weet dat je niet meer dan een bepaald vermogen op een groep kan aansluiten en in 99% van de gevallen zal dat ook geen probleem zijn. Er zullen altijd sukkels zijn die daar toch verkeerd mee omgaan. Moeten je echter de goede 99% de volledige functionaliteit van het apparaat onthouden omdat er sukkels bestaan? Naar mij mening niet.
Gezond verstand kun je helaas niet van iedereen verwachten, of ze nu tiener zijn of onhandig met apparatuur. Het gaat er niet alleen om of je volgens de wet voldoende hebt gedaan, maar ook of je imago als bedrijf onbesmet blijft als het wel mis gaat. Ik kan wel een paar sensatiekoppen voorstellen, net zoals met de brandjes door zonnepanelen op daken. Ook die zijn door mensen aangelegd die dachten dat ze het goed deden.
... Het maximale ontlaadvermogen is altijd 800 watt ongeacht het aantal batterijen.Devke schreef op vrijdag 26 juli 2024 @ 10:30:
[...]
Ik kan me voorstellen dat ze het omzeilen willen voorkomen bij meerdere batterijen. De bekende overbelasting die kan ontstaan als ze niet op een aparte groep zitten. Als ik ze alle 4 zou kopen en ik prik ze maar overal in het stopcontact zonder een open API of alle 4 willekeurig in stopcontact met een open API. Bij allebei ben ik niet goed bezig. Ik heb even niet in beeld hoe je de 1e situatie als HW bv al gaat afdekken? Thuis controleren gaan ze natuurlijk niet doen. Ontsluiten via app en eigen verantwoordelijkheid?
[...]
Als deze op een eigen groep zijn aangesloten, kan dit worden ontgrendeld naar het aantal batterijen keer 800 watt. Dat betekent 1600 watt laden en ontladen voor 2 batterijen, 2400 watt bij 3 batterijen en 3200 watt bij 4 batterijen.
HW heeft de schakelaar in handen om de gecombineerde batterijen vrij te geven, zodat ze meer dan 800 W kunnen leveren als ik de antwoorden van de FAQ zo lees.
Ik kan mij voorstellen dat er een leuk formuliertje ondertekend moet worden voordat je de boel ontgrendeld krijgt.
En hoe de API hier mee omgaat, dat weet ik niet. Maar een API per batterij zet je gelijk op het niveau van een stel ontgrendelde batterijen.
[ Voor 28% gewijzigd door Bravo op 26-07-2024 12:37 ]
Ioniq 6 LR Lounge 20"
2700Wp SSW 30° @ SE2200 | 1720Wp SSW 5° @ HM-1500
Flickr | Canon 6D | 17-40mm f/4 + 50mm f/1.8 II + 70-200mm f/4 | 2x 430EX II | Sirui T005 + C10
Van mij hoeft de batterij van HomeWizard niet te handelen, maar mijn minimum eis is wel dat die op het beste moment kan laden als stroomprijs minimaal of negatief is. De Sessy batterij kan dat wel en ik vind hun ECO-modus momenteel het meest interessant.Bravo schreef op donderdag 25 juli 2024 @ 16:53:
[...]
Maar het lijkt erop dat HomeWizard zich (nog) niet op de dynamische markt icm de batterij wil focussen. Ook andere vragen richting dynamische tarieven worden afgewimpeld met antwoorden dat de batterij wel werkt met stroom uit de zonnepanelen. * Bravo hoopt op veel zonnige wintermiddagen
Mijn doel is niet om te handelen of geld verdienen, maar om zoveel mogelijk van het verbruik zelf op te wekken en rest goedkoop te laden door een batterij.
Maar ik heb nog even want ons vast contract loopt tot maart volgend jaar.
Er is "concurrentie"
https://www.bright.nl/nie...aan-voor-zelfgebruik.html
De zonneplan batterij krijgt optie voor zonnestroom opslaan voor zelfgebruik.
https://www.bright.nl/nie...aan-voor-zelfgebruik.html
De zonneplan batterij krijgt optie voor zonnestroom opslaan voor zelfgebruik.
Samsung Galaxy S23 ultra 512gb phantom black
Hoe zie je dit als concurrentie? Anders dan dat er nog een batterij voor zelfgebruik beschikbaar is, zoals er velen zijn?fredhuizinga schreef op vrijdag 26 juli 2024 @ 12:35:
Er is "concurrentie"
https://www.bright.nl/nie...aan-voor-zelfgebruik.html
De zonneplan batterij krijgt optie voor zonnestroom opslaan voor zelfgebruik.
Die was er al. Sessy kan op eigen consumptie. GivEnergy. Bliq. Het zijn alleen geen plug and play systemen.fredhuizinga schreef op vrijdag 26 juli 2024 @ 12:35:
Er is "concurrentie"
https://www.bright.nl/nie...aan-voor-zelfgebruik.html
De zonneplan batterij krijgt optie voor zonnestroom opslaan voor zelfgebruik.
Denk in kansen, niet in problemen. Homewizard Plug-In Battery 5.4 kWh. Zendure 2400 AC 17.2 kWh. 3330 Wp zonnepanelen. EV 77 kWh. Peblar Business Laadpaal.
Daarom heb ik het tussen aanhalingstekens gezet, nieuwswaarde is dat er idd nog een optie bij is gekomen voor mensen die geïnteresseerd zijn in een thuisaccu voor eigengebruik. Wel een dure optie als je hem alleen hiervoor wil gebruiken.Sjamo schreef op vrijdag 26 juli 2024 @ 12:39:
[...]
Hoe zie je dit als concurrentie? Anders dan dat er nog een batterij voor zelfgebruik beschikbaar is, zoals er velen zijn?
Samsung Galaxy S23 ultra 512gb phantom black
Ik heb geen enkel probleem met het ondertekenen van zo'n formulier. Het gaat erom dat na het aanvaarden van de verantwoordelijkheid het systeem ontgrendeld wordt.Bravo schreef op vrijdag 26 juli 2024 @ 12:27:
Ik kan mij voorstellen dat er een leuk formuliertje ondertekend moet worden voordat je de boel ontgrendeld krijgt.
sorry, deze “jongens” waren geen tieners meer, ze waren 19 en 20 jaar oud.Bravo schreef op vrijdag 26 juli 2024 @ 12:27:
[...]
Zolang we nog dit soort vervelende berichten lezen VRT: Twee tieners in Belgische spoorpaal overlijden door elektrocutie,en de reactie is: De familie geeft toe dat de jongeren in de fout zijn gegaan, maar ze denken ook dat dit niet gebeurd zou zijn met een betere beveiliging. "Het is een kleine muur van anderhalve meter, iedereen kan erop klimmen." zullen bedrijven hun producten aan die 1% blijven aanpassen.
Gezond verstand kun je helaas niet van iedereen verwachten, of ze nu tiener zijn of onhandig met apparatuur. Het gaat er niet alleen om of je volgens de wet voldoende hebt gedaan, maar ook of je imago als bedrijf onbesmet blijft als het wel mis gaat. Ik kan wel een paar sensatiekoppen voorstellen, net zoals met de brandjes door zonnepanelen op daken. Ook die zijn door mensen aangelegd die dachten dat ze het goed deden.
Als je dan nog niet weet dat een bovenleiding levensgevaarlijk is en dat je daar ook helemaal niets te zoeken hebt ????
Niets voor niets staan daar ook waarschuwingstekens op. Vergeet niet zelfs onze 230V is al dodelijk, overleef je dat is puur geluk.
Helaas heb ik veel van dergelijk gevallen van geluksvogels mogen onderzoeken, maar ik ken meer dan voldoende voorvallen waar de mensen geen geluk meer over hadden.
Het overgrote deel was de oorzaak dat men het risico onvoldoende had ingeschat. Als dat gebeurt hoef je veelal niet lang meer te wachten dat het fout gaat. Vergeet niet één ding, stroom discrimineert niet, het maakt echt niet uit welke kleur, geloof, je leeftijd, of je slim of dom bent, arm of rijk bent, stroom is een killer.
[...]
... Het maximale ontlaadvermogen is altijd 800 watt ongeacht het aantal batterijen.
Als deze op een eigen groep zijn aangesloten, kan dit worden ontgrendeld naar het aantal batterijen keer 800 watt. Dat betekent 1600 watt laden en ontladen voor 2 batterijen, 2400 watt bij 3 batterijen en 3200 watt bij 4 batterijen.
HW heeft de schakelaar in handen om de gecombineerde batterijen vrij te geven, zodat ze meer dan 800 W kunnen leveren als ik de antwoorden van de FAQ zo lees.
Ik kan mij voorstellen dat er een leuk formuliertje ondertekend moet worden voordat je de boel ontgrendeld krijgt.
En hoe de API hier mee omgaat, dat weet ik niet. Maar een API per batterij zet je gelijk op het niveau van een stel ontgrendelde batterijen.
Quatt WP 4,5 kW - Atag CV ketel - Honeywell T6 - 23 panelen SolarEdge
Ik heb zo’n batterij besteld. Mijn plan is om die op zolder naast mijn hybride warmtepomp te plaatsen. Daarnaast staat de CV ketel. Kan dit qua vermogen op deze groep ?
Of beter op een groep waar amper zware stroom wegtrekkers staan. Bv in de garage?
Of beter op een groep waar amper zware stroom wegtrekkers staan. Bv in de garage?
[ Voor 28% gewijzigd door Johan14 op 27-07-2024 06:35 ]
Als je het zeker wilt weten moet je de specs van de apparaten erbij pakken.Johan14 schreef op zaterdag 27 juli 2024 @ 06:33:
Ik heb zo’n batterij besteld. Mijn plan is om die op zolder naast mijn hybride warmtepomp te plaatsen. Daarnaast staat de CV ketel. Kan dit qua vermogen op deze groep ?
Of beter op een groep waar amper zware stroom wegtrekkers staan. Bv in de garage?
Je zal wat rekenwerk moeten doen.Johan14 schreef op zaterdag 27 juli 2024 @ 06:33:
Ik heb zo’n batterij besteld. Mijn plan is om die op zolder naast mijn hybride warmtepomp te plaatsen. Daarnaast staat de CV ketel. Kan dit qua vermogen op deze groep ?
Of beter op een groep waar amper zware stroom wegtrekkers staan. Bv in de garage?
De batterij kan met 800W laden en ontladen.
Op een 16A groep (= 3600W) moet je dat dus vrij hebben. Alle anderen apparaten die op die groep zijn aangesloten mogen tesamen dus niet meer dan 2800W kunnen vragen.
Ga in principe voor de groep die het minste belast wordt. Het maakt niet uit of je 1 apparaat hebt die 1000W gebruikt of 20 die 50W gebruiken.
Edit: vergeet vooral niet om gebruik dat incidenteel plaatsvind me te tellen. Denk bv aan een stofzuiger die je even vlug in een stopcontact steekt.
[ Voor 9% gewijzigd door hanev001 op 27-07-2024 09:23 ]
De stofzuiger. Totaal niet aan gedacht.hanev001 schreef op zaterdag 27 juli 2024 @ 09:18:
[...]
Je zal wat rekenwerk moeten doen.
De batterij kan met 800W laden en ontladen.
Op een 16A groep (= 3600W) moet je dat dus vrij hebben. Alle anderen apparaten die op die groep zijn aangesloten mogen tesamen dus niet meer dan 2800W kunnen vragen.
Ga in principe voor de groep die het minste belast wordt. Het maakt niet uit of je 1 apparaat hebt die 1000W gebruikt of 20 die 50W gebruiken.
Edit: vergeet vooral niet om gebruik dat incidenteel plaatsvind me te tellen. Denk bv aan een stofzuiger die je even vlug in een stopcontact steekt.
De rogue verbruiker.
Op de zelfde groep als je warmtepomp en cv, zou ik niet doen, waarom zou je dat willen doen? Of heb je daar de enige vrije WCD ?Johan14 schreef op zaterdag 27 juli 2024 @ 06:33:
Ik heb zo’n batterij besteld. Mijn plan is om die op zolder naast mijn hybride warmtepomp te plaatsen. Daarnaast staat de CV ketel. Kan dit qua vermogen op deze groep ?
Of beter op een groep waar amper zware stroom wegtrekkers staan. Bv in de garage?
Tel het vermogen van je warmtepomp (max) en van je cv (max) eens bijelkaar op en tel daar nu ook nog eens de 800 W daar ook bij op, kom je boven de 3.500 W uit ( hier zit nog een kleine reserve bij , er mag dus daar ook niets anders meer op staan) gaat het niet, blijf je onder of rond de 3.000 W steken kan het wel.
Als de garage niet verwarmd is zou ik dat zeker niet doen, waarschijnlijk voldoet de batterij ook niet aan de gestelde ip klasse, in je garage zal deze normaal gezien minimaal ip 42 hebben, dus vast aangesloten apparatuur zou minimaal de zelfde klasse moeten hebben.
Los dat koude zeker niet bevordelijk is voor de levensduur.
Quatt WP 4,5 kW - Atag CV ketel - Honeywell T6 - 23 panelen SolarEdge
Voor wie Homey draait en zich afvraagt of ‘ie de HW batterij(en) wel vol en leeg krijgt kwam ik een flow op het Homeyforum tegen die ik inmiddels heb nagebouwd en ik moet zeggen dat het een leuk tijdverdrijf is tot ze worden geleverd in maart ‘25
Ik weet nu dat ik er 2 makkelijk 2 vol en leeg krijg maar ik ben benieuwd hoe dat de komende maanden gaat lopen…
Mocht je iets dergelijks willen bouwen zie onderstaande link naar de bedenker van deze flow en doe er je voordeel mee;
https://community.homey.a...j-iets-voor-mij/113158/11
Ik weet nu dat ik er 2 makkelijk 2 vol en leeg krijg maar ik ben benieuwd hoe dat de komende maanden gaat lopen…
Mocht je iets dergelijks willen bouwen zie onderstaande link naar de bedenker van deze flow en doe er je voordeel mee;
https://community.homey.a...j-iets-voor-mij/113158/11
Goede kennis deling!easywoods schreef op zaterdag 27 juli 2024 @ 11:38:
Voor wie Homey draait en zich afvraagt of ‘ie de HW batterij(en) wel vol en leeg krijgt kwam ik een flow op het Homeyforum tegen die ik inmiddels heb nagebouwd en ik moet zeggen dat het een leuk tijdverdrijf is tot ze worden geleverd in maart ‘25
Ik weet nu dat ik er 2 makkelijk 2 vol en leeg krijg maar ik ben benieuwd hoe dat de komende maanden gaat lopen…
Mocht je iets dergelijks willen bouwen zie onderstaande link naar de bedenker van deze flow en doe er je voordeel mee;
https://community.homey.a...j-iets-voor-mij/113158/11
Mocht iemand het zelfde zoeken binnen HA? De Energy_Flow_Card_Plus integratie. Ook de batterij simulatie Bat_Sim installeren. Energy_Flow_Card plus heeft ook de Energy Periode Select Plus card nodig zodat je terug kunt kijken op vorige dagen. Zie opzetje hieronder daarvan.
:strip_exif()/f/image/yf63ipOUT4Y5XGC1BScVoTPZ.jpg?f=fotoalbum_large)
:strip_exif()/f/image/Xv8uE4iaAOI7HD6qCzjSi4yC.jpg?f=fotoalbum_large)
:strip_exif()/f/image/BHJf9Z8tlQZKafFSol3J0d0G.jpg?f=fotoalbum_large)
Denk in kansen, niet in problemen. Homewizard Plug-In Battery 5.4 kWh. Zendure 2400 AC 17.2 kWh. 3330 Wp zonnepanelen. EV 77 kWh. Peblar Business Laadpaal.
Prijs op die site is EX btw zo te zien. Dus 1395.
Life 's hard and then you die
Die even gemist. Scherp.vrotogel schreef op zondag 28 juli 2024 @ 15:48:
Prijs op die site is EX btw zo te zien. Dus 1395.
Denk in kansen, niet in problemen. Homewizard Plug-In Battery 5.4 kWh. Zendure 2400 AC 17.2 kWh. 3330 Wp zonnepanelen. EV 77 kWh. Peblar Business Laadpaal.
Let op, vrijwel zeker nepsite. Snelste manier om van je geld af te komen.....Devke schreef op zondag 28 juli 2024 @ 15:43:
[Afbeelding]
Jammer. De link werkt niet meer. Zie hem net in de zoekresultaten staan van google. Prijs was ook leuker.

WP Daikin Altherma 3 / Thuisbatterij Marstek Venus 5,12 / EV Tesla / 54 zonnepanelen / Van Moof S3 / HomeWizard / Worx robotmaaier
Solar bouwmarkt is wel oké hoor.Sparky schreef op zondag 28 juli 2024 @ 16:21:
Let op, vrijwel zeker nepsite. Snelste manier om van je geld af te komen.....
Regio Utrecht 1850Wp@79° 3700Wp@259°
Er duiken iedere keer nepsites met een dergelijke (vrijwel identieke) naam op. Via hoge Google notering worden mensen ernaar toe gelokt.
Wordt een beetje off topic, maar de boodschap is -> blijft opletten!
WP Daikin Altherma 3 / Thuisbatterij Marstek Venus 5,12 / EV Tesla / 54 zonnepanelen / Van Moof S3 / HomeWizard / Worx robotmaaier
Excuus voor de wat late reactie, kwam deze discussie nu net tegen.PeteSplit schreef op dinsdag 25 juni 2024 @ 23:12:
Ik heb mijn huis laten isoleren, zonnepanelen op het dak laten leggen, een warmtepomp laten installeren en heb nu nul op de meter, ofwel elk jaar een negatief bedrag op de energie rekening.
Als dan gezegd wordt, dat je dat doet voor lagere kosten, dan wordt altijd de investering vergeten... in mijn geval ongeveer 32.000 euro en met die batterij erbij ga je dat nooit terug verdienen
Even mijn eigen two cents waar het gaat om “terugverdienen”.
In boekhoudtermen moet je cashflow dus de verlies en winst rekening onderscheiden van de balans.
Wat @kmf en @PeteSplit o.a. hier melden is een investering in hun bezit, het huis. En dat is daarmee dus automatisch meer waard geworden, en zou dus, als je een eigen balans bijhoudt, moeten worden geherwaardeerd.
Dus je investering is niet sunk money, under the bridge, maar een verhoging van de waarde van je bezit. Voor je huis zou het verbeteren van het label in de huidige markt wel eens meer waardestijging kunnen opleveren dan de investering die is gedaan in isolatie, warmtepomp, PV etc.
Dat ligt voor de HW batterij iets anders, die zal geen waardestijging van je woning opleveren.
Maar nog steeds, bij een terugverdiend tijd van 10 jaar, zoals hier op basis van de huidige omstandigheden (en wie weet waar het heengaat) gerekend zonder discounting en inflatie is vergelijkbaar met 10% rente. Verder ben ik het helemaal eens met wat o.a. @asing hier meldt.
Heb dus ook twee batterijen besteld, levering in maart 25.
Mitsubishi Electric PUZ-WM 112YAA; ERPT20X-VM2E; PV 3900 Wp ZW, 3900 Wp NW
Ik weet niet waar jij geleerd hebt een rendement berekening te maken maar dat is geen 10% rente.EVfan schreef op zondag 28 juli 2024 @ 20:17:
[...]
Dat ligt voor de HW batterij iets anders, die zal geen waardestijging van je woning opleveren.
Maar nog steeds, bij een terugverdiend tijd van 10 jaar, zoals hier op basis van de huidige omstandigheden (en wie weet waar het heengaat) gerekend zonder discounting en inflatie is vergelijkbaar met 10% rente. Verder ben ik het helemaal eens met wat o.a. @asing hier meldt.
Heb dus ook twee batterijen besteld, levering in maart 25.
Als je de investering terugverdiend dan is het rendement NUL omdat de batterij zelf tegen die tijd afgeschreven is.
Wat jij rekent is rendement op kapitaal maar dat kapitaal heb je dan nog steeds aan het eind van de periode.
Een beetje verlies schrijft niet die hele batterij af he.
Na 10 jaar is de batterij nog altijd op 70% van zijn vermogen, en niet afgeschreven. Dus wellicht geen 10%, maar iets van 7%. Overigens zoals ik aangaf, zonder inflatie mee te rekenen.hanev001 schreef op zondag 28 juli 2024 @ 20:36:
[...]
Ik weet niet waar jij geleerd hebt een rendement berekening te maken maar dat is geen 10% rente.
Als je de investering terugverdiend dan is het rendement NUL omdat de batterij zelf tegen die tijd afgeschreven is.
Wat jij rekent is rendement op kapitaal maar dat kapitaal heb je dan nog steeds aan het eind van de periode.
Mitsubishi Electric PUZ-WM 112YAA; ERPT20X-VM2E; PV 3900 Wp ZW, 3900 Wp NW
Dan nog klopt je berekening niet. Na 10 jaar bereik je het break-even punt. Als de batterij op dat moment nog werkt dan kan je er pas iets mee gaan verdienen. Overigens de eerste 2 jaar bestaat het salderen nog dus kan je hoogstens de terugleverheffing besparen en daarnaast heb je met de laad/los verliezen te maken die deze besparing verminderen. De kans dat je in 10 jaar break-even bereikt is in de huidge omstandigheden laag.EVfan schreef op zondag 28 juli 2024 @ 21:00:
[...]
Na 10 jaar is de batterij nog altijd op 70% van zijn vermogen, en niet afgeschreven. Dus wellicht geen 10%, maar iets van 7%. Overigens zoals ik aangaf, zonder inflatie mee te rekenen.
Voor een dynamisch elektriciteitscontract is er geen teruglever boete, maar wel aanzienlijke verschillen tussen hoog en laag tarieven door de dag heen.hanev001 schreef op zondag 28 juli 2024 @ 21:08:
[...]
Dan nog klopt je berekening niet. Na 10 jaar bereik je het break-even punt. Als de batterij op dat moment nog werkt dan kan je er pas iets mee gaan verdienen. Overigens de eerste 2 jaar bestaat het salderen nog dus kan je hoogstens de terugleverheffing besparen en daarnaast heb je met de laad/los verliezen te maken die deze besparing verminderen. De kans dat je in 10 jaar break-even bereikt is in de huidge omstandigheden laag.
Dus dat werkt duidelijk anders.
Mitsubishi Electric PUZ-WM 112YAA; ERPT20X-VM2E; PV 3900 Wp ZW, 3900 Wp NW
Dat maakt de zaak nog slechter. Dit is een NOM systeem je kan dus niet gebruik maken van de prijsverschillen per dag met name in de zomer. En in de winter als de batterij weinig doet betaal je de dan hogere dynamische prijzen. De kans dat je er geld op toelegt is dik aanwezig.EVfan schreef op zondag 28 juli 2024 @ 21:14:
[...]
Voor een dynamisch elektriciteitscontract is er geen teruglever boete, maar wel aanzienlijke verschillen tussen hoog en laag tarieven door de dag heen.
Dus dat werkt duidelijk anders.
Je kunt jezelf helemaal suf rekenen. Ik snap dat je niet ergens in investeerd wat geld kost.... hoewel..... waarom rijden er miljoenen auto's rond? Niet omdat ze zichzelf terugverdienen ;-phanev001 schreef op zondag 28 juli 2024 @ 21:29:
[...]
Dat maakt de zaak nog slechter. Dit is een NOM systeem je kan dus niet gebruik maken van de prijsverschillen per dag met name in de zomer. En in de winter als de batterij weinig doet betaal je de dan hogere dynamische prijzen. De kans dat je er geld op toelegt is dik aanwezig.
Dus niet alles is terug te verdienen in het leven.
Denk in kansen, niet in problemen. Homewizard Plug-In Battery 5.4 kWh. Zendure 2400 AC 17.2 kWh. 3330 Wp zonnepanelen. EV 77 kWh. Peblar Business Laadpaal.
Als je een oud huis hebt en het "onderhoud", stijgt de waarde niet, die blijft hetzelfde. Bij een nieuw huis stijgt de waarde wel en als je geen ouderhoud pleegt daalt de waarde.EVfan schreef op zondag 28 juli 2024 @ 20:17:
[...]
Excuus voor de wat late reactie, kwam deze discussie nu net tegen.
Even mijn eigen two cents waar het gaat om “terugverdienen”.
In boekhoudtermen moet je cashflow dus de verlies en winst rekening onderscheiden van de balans.
Wat @kmf en @PeteSplit o.a. hier melden is een investering in hun bezit, het huis. En dat is daarmee dus automatisch meer waard geworden, en zou dus, als je een eigen balans bijhoudt, moeten worden geherwaardeerd.
Dus je investering is niet sunk money, under the bridge, maar een verhoging van de waarde van je bezit. Voor je huis zou het verbeteren van het label in de huidige markt wel eens meer waardestijging kunnen opleveren dan de investering die is gedaan in isolatie, warmtepomp, PV etc.
Bij een oud huis stijgt het energielabel maar weinig, omdat het nooit te isoleren is volgend de huidige maatstaven. Dus zo automatisch is dat allemaal niet.
LG AWHP / ESPhome / GoodWe 4K-DT (5kWp) / Homewizard / Home Assistant
Ik denk dat ik mijn eigen situatie wel beter ken dan jouw aannamen hier.hanev001 schreef op zondag 28 juli 2024 @ 21:29:
[...]
Dat maakt de zaak nog slechter. Dit is een NOM systeem je kan dus niet gebruik maken van de prijsverschillen per dag met name in de zomer. En in de winter als de batterij weinig doet betaal je de dan hogere dynamische prijzen. De kans dat je er geld op toelegt is dik aanwezig.
Maar met een rest vermogen van 70% na 6000 cycli is de afschrijving van de batterij ruim onder de 10%.
Ik weet ik erg goed wat ik gebruik in de nacht, en hoe dat over de seizoenen eruit ziet.
Een shift van PV opwek naar nacht gebruik van 1200 kWh is in mijn geval goed haalbaar met twee batterijen.
En piek versus dal tarieven zitten bij mijn gebruik in de buurt van 15 cent.
Dan is er nog steeds de kans dat ik erop toeleg. Maar om de vele andere redenen die helder zijn samengevat door @asing o.a. is het voor mij zeer de moeite waard.
Goed om de puur financiële discussie hier bij te laten.
Edit: als de salderingsregeling wordt gestopt zal dat ook de dynamische contracten beïnvloeden.
Immers, nu, zomer, is de stroomprijs van 11.00 tot 16.00 meestal tussen de 15 en 20 cent, met in het weekeinde of winderige/zeer zonnige dagen uitschieters naar 0-10 cent. Als je daar de EB vanaf trekt die je niet meer krijgt bij terugleveren zal het gat tussen piek (verbruik ‘s nachts) en dal (leveren bij PV opwek) nog eens ruim 10 cent groter worden, en voor mij in de periode april-oktober verwacht ik dan ca. 25 cent bedragen. Dus opheffen van de salderingsregeling zal, zoals ik de gevolgen nu interpreteer, een batterij als deze nog interessanter maken.
[ Voor 23% gewijzigd door EVfan op 29-07-2024 10:48 ]
Mitsubishi Electric PUZ-WM 112YAA; ERPT20X-VM2E; PV 3900 Wp ZW, 3900 Wp NW
Ik ben wel benieuwd hoe het gaat met de batterij in de donkere winter maanden.
Ik weet dat je Li-ion batterijen niet leeg weg moet leggen bij lang niet gebruik.
Dat is volgens mij ook zo bij LFP cellen die in deze thuisbatterij zitten.
Ik heb dan 2 van deze batterijen besteld en wil deze in de paarden stal plaatsen.
Omdat het niet vorstvrij is wil ik ze in de winter in huis opslaan.
Als deze dan weer actief moeten worden voorjaar.
Zijn dan de cellen niet diep ontladen.?
Ik weet dat je Li-ion batterijen niet leeg weg moet leggen bij lang niet gebruik.
Dat is volgens mij ook zo bij LFP cellen die in deze thuisbatterij zitten.
Ik heb dan 2 van deze batterijen besteld en wil deze in de paarden stal plaatsen.
Omdat het niet vorstvrij is wil ik ze in de winter in huis opslaan.
Als deze dan weer actief moeten worden voorjaar.
Zijn dan de cellen niet diep ontladen.?
Nou was ik vanmiddag even een stukje fietsen door de nieuwbouw hier in de buurt.PeteSplit schreef op zondag 28 juli 2024 @ 22:33:
[...]
Als je een oud huis hebt en het "onderhoud" stijgt de waarde niet, die blijft hetzelfde. Bij een nieuw huis stijgt de waarde wel en als je geen ouderhoud pleegt daalt de waarde.
Bij een oud huis stijgt het energielabel maar weinig, omdat het nooit te isoleren is volgend de huidige maatstaven. Dus zo automatisch is dat allemaal niet.
Daar kwam 20 cm wol in de muren.
Geen enkele naad afgeplakt op plaatsen zaten er kieren van 3 a 4 cm tussen de wol...
Ik weet niet het zal wel leuk op het label staan bij de verkoop maar ik heb meer vertrouwen in mijn 12cm pir om het huis uit 1930.
Dus inderdaad zo eenvoudig is het niet.
Solar 15040wp 12x425 ZZW schuin dak 8x260 N schuin dak16x zzw platdak, 6x430 terras oost, wp Sprsun10Kw, wpb arostor 150l, 3x Marstek 5,12kwh.
Wat dacht je om deze niet thuis gewoon in een WCD te stoppen of heeft deze een andere slimme meter?peterbier schreef op zondag 28 juli 2024 @ 23:16:
Ik ben wel benieuwd hoe het gaat met de batterij in de donkere winter maanden.
Ik weet dat je Li-ion batterijen niet leeg weg moet leggen bij lang niet gebruik.
Dat is volgens mij ook zo bij LFP cellen die in deze thuisbatterij zitten.
Ik heb dan 2 van deze batterijen besteld en wil deze in de paarden stal plaatsen.
Omdat het niet vorstvrij is wil ik ze in de winter in huis opslaan.
Als deze dan weer actief moeten worden voorjaar.
Zijn dan de cellen niet diep ontladen.?
Quatt WP 4,5 kW - Atag CV ketel - Honeywell T6 - 23 panelen SolarEdge
Ik wou niet uitgebreid de details uitleggen.MacD007 schreef op maandag 29 juli 2024 @ 00:24:
[...]
Wat dacht je om deze niet thuis gewoon in een WCD te stoppen of heeft deze een andere slimme meter?
Maar bij deze.
Er zit een onderverdeel kast in de stal kracht.
De zonnepanelen zitten hier ook achter.
Omdat het om het buitengebied gaat is de netspanning hoog. (Bij slimme meter)
Ik heb in deze onderverdeling maar 4x2,5mm + aarde kabel beschikbaar (aardlekautomaat b20) in huis groepenkast.
Ik wil deze thuis accu (6 stuks toekomst) verdelen over een 3 fase aardlekautomaat.
Om zo de overspanning te bufferen.
Nu nog 12 paneeltjes op L1 en L2 (6 om 6)
Dat moeten er 30 worden 10 per fase. (Krachtgroep aardlek en automaat b16)
Als ik het van te voren wist had ik een 5x6mm kabel gelegd. (Bouw 2004)
:strip_exif()/f/image/YQ9uh9gX7yGngptO6UCjmNff.jpg?f=fotoalbum_large)
Dit topic is gesloten.