Ik doe niet aan bijgeloof. Dat brengt ongeluk.
Zie mijn bericht precies boven die van jou. Ik heb exact hetzelfde probleem. Ik heb ook een Remeha Tzerra Ace hangen. Had jij hiervoor ook een Remeha E-Twist thermostaat?Mogelijk zit daar dan toch echt het probleem. Heb jij de cv-ketel al een fabrieksreset gegeven?fox_nl72 schreef op vrijdag 26 december 2025 @ 12:03:
Hier een quatt duo (nieuwe model), met aanbevolen Honeywell home T6 bedraad en een Remeha Tzerra Ace cv ketel. Op zich heel erg tevreden, maar heb last van een vervelend probleem. Op willekeurige momenten stopt de warmtevraag vanuit de thermostaat en komt niet meer terug, ondanks dat de binnentemperatuur dan gestaag naar beneden zakt.
De thermostaat al vervangen door een compleet nieuwe maar het gedrag is exact het zelfde. Bij deze koude dagen gebeurt het 1 tot 2 keer per dag. Bij mildere temperaturen 1 tot 2 keer per week. Een reset van de CiC en de termostaat laat de boel weer opstarten.
Het lijkt er op dat ergens in het systeem iets op treed waardoor de CiC de thermostaat laat weten dat er geen warmtevraag meer mogelijk is.
Erg vervelend, zeker als dit ‘s nachts gebeurt want dan moet de boel ‘s ochtends weer helemaal opnieuw op temperatuur gebracht worden.
Herkent iemand dit gedrag? Heb al een home assistant automation die redelijk betrouwbaar alarmeert zodra dit gebeurt. Volgende stap is om de CiC en thermostaat automatisch uit en weer aan te schakelen. Maar dat neemt de oorzaak niet weg.
We zaten dit dus exact op het zelfde moment te typen. Bij bij dus ook vannacht tussen 2 en 3. Exacte tijdstip moet ik nog achterhalen. Lijkt me bijna geen toevalRam0n95 schreef op vrijdag 26 december 2025 @ 11:57:
Goedemorgen,
Hier sinds 2 maanden een Quatt 2.0 Mono staan. Twee-onder-één-kapwoning, jaren 30 met aanbouw van 2016. Alles HR+(+). Beneden en badkamer vvw. De rest radiatoren. Label A+. Quatt staat op het plattedak van de aanbouw (2hoog).
Vanaf het begin valt deze al op willekeurige tijden uit. Met het koude weer nu zelfs 3 keer in 2 dagen tijd. We moeten dan fysiek de stekker van de CiC eruit en weer erin doen om de Quatt te laten heropstarten.
Quatt geeft de schuld aan de oude remeha e-twist thermostaat (de support op afstand verwacht dat wij van alles gaan resetten. Ik ben enigszins technisch maar ga liever niet zelfstandig een cv-ketel resetten.) Er hangt nu een Honeywell T6.
Iemand anders wie dit probleem heeft gehad?
Vannacht gebeurde het willekeurig om 3 uur 's nachts. Zie screenshot hieronder en ook de reactie van de Quatt support (welke je overigens verschrikkelijk lang aan het lijntje probeert te houden voordat ze iemand langs willen sturen).
Groet,
Ramon
[Afbeelding]
[Afbeelding][Afbeelding]
[Afbeelding]
@okijokii Ik heb het uiteindelijk opgelost. Enerzijds was mijn CV ketel begrensd op 60 graden, die heb ik naar 70 graden gebracht. Ik denk niet dat dit het probleem was maar beperkt wel. Daarnaast had ik een realistische stooklijn (wat mijn huis nodig heeft bij de huidige buitentemperatuur) in mijn thermostaat ingesteld. Deze maar eens 10 graden hoger gezet en de CV sprong gelijk aan. Dus wat ik al eerder had gemeld, de CIC doet wel degelijk wat met een stooklijn van een thermostaat.harv schreef op vrijdag 26 december 2025 @ 10:01:
[...]
@Flesym
@okijokii
Ook hier QUATT op duurzaam, de cv ketel probeert wel enkele pufjes te geven, bij defrosts.
Maar,... Ik heb een ouderwetse aan/uit cv ketel,V3+ thermostaat, en het controlsetpoint daarin laag, 40 graden, ingesteld. Inderdaad te laag voor deze tijd maar nog steeds geen gasverbruik.
Wil je de ketel af en toe inschakelen bij deze configuratie, ga naar v3+ >>, instellingen, aanvoertemperatuuroptimalisatie, en stel maximale aanvoertemperatuur op ongeveer 50 graden.
Zorg wel dat de cv ketel met laag vermogen brandt.
Misschien dat dit ook moet bij andere thermostaten, die ken ik niet.
Succes
Huis: 125 jaar oud, redelijk geisoleerd met hr++ glas. Verwarming: 1 hybrid Quatt WP, benedenverdieping 4 grote T22 radiatoren met heatboosters en 40 low speed fans. Elektra: 4kWp zonnepanelen, Marstek V.2 5,12kWh FW V1.53 BM V2.15 accu.
Hebben jullie nu allebei de door Quatt aanbevolen Honeywell T6 aangesloten op de Quatt CiC maar nog steeds dezelfde problemen?Ram0n95 schreef op vrijdag 26 december 2025 @ 12:09:
[...]
Zie mijn bericht precies boven die van jou. Ik heb exact hetzelfde probleem. Ik heb ook een Remeha Tzerra Ace hangen. Had jij hiervoor ook een Remeha E-Twist thermostaat?Mogelijk zit daar dan toch echt het probleem. Heb jij de cv-ketel al een fabrieksreset gegeven?
120m2 bovenwoning met 6 radiatoren en vvw in de badkamer. Intergas HRE 36/30A met Honeywell Round Modulation en Quatt hybrid op het dak van de dakkapel
Tenzij je een open verdeler hebt. Ik snap dat je geen heet water je vloer in wil pompen.
Deze stond bij mij op 50, nu op 55° 65° gezet. Even afwachten wat er vannacht gaat gebeuren. De zon zorgt ervoor dat er nu weinig te testen valtrobmaas schreef op vrijdag 26 december 2025 @ 11:45:
Gisteren redden onze twee Quatts het niet meer. Kamertemperatuur bleef op19 terwijl 20.5 ingesteld was. Watertemperatuur kwam ook niet meer echt boven de 40C terwijl dat een paar dagen geleden geen probleem was.
Ik denk dat ik het opgelost heb door de temperatuur van de ketel aan te passen van 45 naar 55. Wat er waarschijnlijk eerder gebeurde was dat de CIC de CVketel vroeg om bij te springen. Deze deed dat dan, maar ging meteen weer uit zodra de watertemperatuur in de ketel 45 was. Het hele systeem kwam hierdoor niet boven de 40.
Eerder in de week kwam de watertemperatuur wel boven de 40, maar dat was zonder dat de CV werd gevraagd om bij te springen en de Quatts de temperatuur toen samen wel boven de 40 kreeg, dus zonder CV.
Dus check de CVketel temperatuur en zet deze op 55 ipv 40-50 als je een zelfde soort probleem hebt.[Afbeelding]
2-onder-1-kap 1990 | Enkele Quatt op garagedak | T6 | Intergas Xtreme 36 | vvw beganegrond en badkamer | radiatoren met speedcomforts begane grond en eerste verdieping | Zonnepanelen 3,3 MWh per jaar | HR++
Ketel heeft geen actieve storingsmeldingen en lijkt me niet het probleem. Na reset van CiC en/of thermostaat werkt ie weer.
Fijn dat het opgelost is, volgens mij kan je dat bij een T6 niet instellen helaasFlesym schreef op vrijdag 26 december 2025 @ 12:16:
[...]
@okijokii Ik heb het uiteindelijk opgelost. Enerzijds was mijn CV ketel begrensd op 60 graden, die heb ik naar 70 graden gebracht. Ik denk niet dat dit het probleem was maar beperkt wel. Daarnaast had ik een realistische stooklijn (wat mijn huis nodig heeft bij de huidige buitentemperatuur) in mijn thermostaat ingesteld. Deze maar eens 10 graden hoger gezet en de CV sprong gelijk aan. Dus wat ik al eerder had gemeld, de CIC doet wel degelijk wat met een stooklijn van een thermostaat.
2-onder-1-kap 1990 | Enkele Quatt op garagedak | T6 | Intergas Xtreme 36 | vvw beganegrond en badkamer | radiatoren met speedcomforts begane grond en eerste verdieping | Zonnepanelen 3,3 MWh per jaar | HR++
Gezien mijn verbruik tussen 2 en 3 de helft is van het verbruik tussen 1 en 2 verwacht ik dat mijne ook rond 2.34 is uitgevallen. Ik kan zo snel niet zo'n logboek vinden voor een exacte tijd... Bij mij geeft de support aan dat het niet aan de thermosstaat ligt maar aan de cv-ketel, dat deze nog ingesteld is op de remeha e-twist en dat dat de willekeurige uitval verklaart. Ze verwachten van mij dat ik een fabrieksreset uitvoer op de cv ketel, maar geen idee of dit kwaad kan. Vind dit ook iets wat Quatt zelf moet komen fixen.fox_nl72 schreef op vrijdag 26 december 2025 @ 12:26:
Nee, alleen met de Honeywell T6, volgens support lag het daar aan. Deze heb ik toen vervangen door een gloedjenieuwe. Maar het probleem blijft exact het zelfde. Vannacht dus om 02:34:54.
Ketel heeft geen actieve storingsmeldingen en lijkt me niet het probleem. Na reset van CiC en/of thermostaat werkt ie weer.
[Afbeelding]
Dat klopt helemaal. Afschuwelijk apparaat die Honeywell T6 icm met de Resideo app.TeslaNerd schreef op vrijdag 26 december 2025 @ 12:18:
[...]
Hebben jullie nu allebei de door Quatt aanbevolen Honeywell T6 aangesloten op de Quatt CiC maar nog steeds dezelfde problemen?
De watertemperatuur is aan het stijgenokijokii schreef op vrijdag 26 december 2025 @ 12:25:
[...]
Deze stond bij mij op 50, nu op 55° 65° gezet. Even afwachten wat er vannacht gaat gebeuren. De zon zorgt ervoor dat er nu weinig te testen valt
2-onder-1-kap 1990 | Enkele Quatt op garagedak | T6 | Intergas Xtreme 36 | vvw beganegrond en badkamer | radiatoren met speedcomforts begane grond en eerste verdieping | Zonnepanelen 3,3 MWh per jaar | HR++
NH, vrijstaand, 182 m2 incl verw garage, 1 Quatt met T87M2018 thermostaat, alles OT, besparen in Quatt app aan met echte tarieven, HRE 36/30, 4950 wp panelen, vvw beneden met HR++, radiatoren boven, de koffie nog steeds op z’n Italiaans.
Goede tip, bij mij stond deze inderdaad nog aan. Heb hem direct uitgezet en ben benieuwd of dat enig effect heeft op het stoppen en niet meer aan gaan van de warmtevraagpietjm schreef op vrijdag 26 december 2025 @ 12:55:
Nog even iets over de T6: de laag-uit regeling van de thermostaat moet op UIT staan bij een OT aansluiting. Ik weet niet of dat bij de installatie van de Quatt door de monteurs nog wordt gedaan, maar het is goed om dat nog even te checken.
Bij mij hebben ze bij installatie deze al netjes uitgezet. Helaas verhelpt dat bij mij dus het probleem niet.fox_nl72 schreef op vrijdag 26 december 2025 @ 13:10:
[...]
Goede tip, bij mij stond deze inderdaad nog aan. Heb hem direct uitgezet en ben benieuwd of dat enig effect heeft op het stoppen en niet meer aan gaan van de warmtevraag
Hier ook na de defrosts wat gasverbruik.okijokii schreef op vrijdag 26 december 2025 @ 11:30:
[...]
Volgens mij niet, vloerverwarming staat op 45° en de vloerverwarming in de badkamer ook. Verder kan ik niets bedenken, maar zie wel meer met 'hetzelfde' probleem hier. Misschien iets in de software van Quatt?
De cv helpt dan een minuut of 5 mee om de watertemperatuur weer een boost te geven. Vind het wel vreemd want het cv circuit is groot genoeg om dat op te vangen lijkt mij.
/f/image/pzaFHzhEIX2iCyMKbFrXftph.png?f=fotoalbum_large)
Ik zie de aanvoer en afvoertemperatuur wel oplopen, maar zou niet verwachten dat de quatt zomaar stopt met verwarmen terwijl het thermostaatsetpoint niet behaald wordt. Ik zag dit " pendelen" ook al een paar dagen geleden toen het wat minder warm was. Ik heb quatt gevraagd het berekende warmteverlies van mijn woning wat te verlagen, om te zien of dit dit afschakelgedrag kan voorkomen.
Hebben jullie hier mogelijk nog een andere verklaring voor?
:strip_exif()/f/image/mkjq22P24kLjNCzQsJIUBlmq.jpg?f=fotoalbum_large)
:strip_exif()/f/image/rUt8W7iR94Ua3gbqcmD5mhfZ.jpg?f=fotoalbum_large)
For reference; jaren 50 woning, triple glas/hr++, spouwmuur, vloer en dakisolatie. op dit moment verwarmen met convectoren met 120mm fans erop ivm verbouwing.
De besturing van Quatt is niet slim maar one-size-fits-nobody. Daarom zijn er hier op tweakers al 1000+ pagina’s aan ervaringen gepost hoe daarmee om te gaan.speedmetal35 schreef op vrijdag 26 december 2025 @ 13:44:
[...]
Hier ook na de defrosts wat gasverbruik.
De cv helpt dan een minuut of 5 mee om de watertemperatuur weer een boost te geven. Vind het wel vreemd want het cv circuit is groot genoeg om dat op te vangen lijkt mij.
In jouw geval: zet de maximale watertemperatuur voor de cv-ketel op de laagst mogelijke waarde, bijvoorbeeld 30 graden. Dan slaat de cvketel niet aan als de Quatt besturing daar om vraagt maar dat voor jouw installatie niet nodig is
120m2 bovenwoning met 6 radiatoren en vvw in de badkamer. Intergas HRE 36/30A met Honeywell Round Modulation en Quatt hybrid op het dak van de dakkapel
Zo ben je wel weer snel bij je Ta target.speedmetal35 schreef op vrijdag 26 december 2025 @ 13:44:
[...]
Hier ook na de defrosts wat gasverbruik.
De cv helpt dan een minuut of 5 mee om de watertemperatuur weer een boost te geven. Vind het wel vreemd want het cv circuit is groot genoeg om dat op te vangen lijkt mij.
Ik heb hier wel eens grafieken gezien van defrosts zonder gas, en dan duurt het best even eer hij weer op temperatuur was. Dat gaat ten koste van het het nominale vermogen.
Ik doe niet aan bijgeloof. Dat brengt ongeluk.
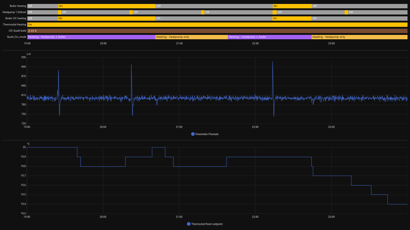
Je flowrate is in ieder geval laag. Deze zou 800 moeten zijn. Dus de Quatt heeft moeite om het water jouw afgiftesysteem in te krijgen. Dus er staat onvoldoende radiatoren cq vloerverwarming open.TM4 schreef op vrijdag 26 december 2025 @ 14:14:
Inmiddels mijn json info boven water weten te toveren. Wellicht helpt dit om de oorzaak van mijn slecht presterende installatie te vinden.
[Afbeelding]
[Afbeelding]
[Afbeelding]
Daarbij is de water out temperatuur vrij hoog, zeker omdat je thermostaat maar op 16 graden staat. Dus ook de afgifte van jouw systeem is niet goed. Heb je wel waterzijdig ingeregeld?
[ Voor 8% gewijzigd door Flesym op 26-12-2025 14:30 ]
Huis: 125 jaar oud, redelijk geisoleerd met hr++ glas. Verwarming: 1 hybrid Quatt WP, benedenverdieping 4 grote T22 radiatoren met heatboosters en 40 low speed fans. Elektra: 4kWp zonnepanelen, Marstek V.2 5,12kWh FW V1.53 BM V2.15 accu.
@speedmetal35 Als het kouder wordt en de Quatt het zelf niet meer trekt en de cv ketel wil bij schakelen, gebeurt er dus ook niks. Zijn die oudjes gas zo erg?TeslaNerd schreef op vrijdag 26 december 2025 @ 14:08:
[...]
De besturing van Quatt is niet slim maar one-size-fits-nobody. Daarom zijn er hier op tweakers al 1000+ pagina’s aan ervaringen gepost hoe daarmee om te gaan.
In jouw geval: zet de maximale watertemperatuur voor de cv-ketel op de laagst mogelijke waarde, bijvoorbeeld 30 graden. Dan slaat de cvketel niet aan als de Quatt besturing daar om vraagt maar dat voor jouw installatie niet nodig is
Correct! Maar de vraag van tweaker @speedmetal35 is of zijn Quatt de defrosts ook zonder gas kan doens020506 schreef op vrijdag 26 december 2025 @ 14:38:
[...]
@speedmetal35 Als het kouder wordt en de Quatt het zelf niet meer trekt en de cv ketel wil bij schakelen, gebeurt er dus ook niks. Zijn die oudjes gas zo erg?
120m2 bovenwoning met 6 radiatoren en vvw in de badkamer. Intergas HRE 36/30A met Honeywell Round Modulation en Quatt hybrid op het dak van de dakkapel
Ah, nuttige info thx! Ik heb vlak voor de json uitdraai de radiator in mijn slaapkamer ook opengedraaid - die stond voorheen dicht. Alle radiatoren staan open (8 stuks van diverse types en afmetingen - incl. convectorput radiator dus - beetje allergaartje) op de handoekradiator in mijn badkamer na, die lekt een beetje en moet ik nog fiksen. Vloerverwarming heb ik niet.Flesym schreef op vrijdag 26 december 2025 @ 14:28:
[...]
Je flowrate is in ieder geval laag. Deze zou 800 moeten zijn. Dus de Quatt heeft moeite om het water jouw afgiftesysteem in te krijgen. Dus er staat onvoldoende radiatoren cq vloerverwarming open.
Daarbij is de water out temperatuur vrij hoog, zeker omdat je thermostaat maar op 16 graden staat. Dus ook de afgifte van jouw systeem is niet goed. Heb je wel waterzijdig ingeregeld?
Waterzijdig inregelen moet ik met nog even in verdiepen - term wel voorbij zien komen, maar nog niet gedaan dus.
Totaal niet erg, maar ik had het hier nog niet eerder gezien. Vandaar mijn vraag.s020506 schreef op vrijdag 26 december 2025 @ 14:38:
[...]
@speedmetal35 Als het kouder wordt en de Quatt het zelf niet meer trekt en de cv ketel wil bij schakelen, gebeurt er dus ook niks. Zijn die oudjes gas zo erg?
Maar de Quatt kan volgens spec toch ook bij -7 tot 55 graden verwarmen? Waarom geeft hij daar dan niet de voorkeur aan?
Zorg dat je in ieder geval de 800 liter haalt (voldoende hebt open staan). Het probleem met radiatoren is dat de kleinste radiatoren de grootste flow krijgen maar bijna geen warmte afgeven. De grootste radiatoren krijgen daardoor weinig flow en kunnen in potentie veel warmte afgeven maar ze krijgen het water niet. Met waterzijdig inregelen breng je dit in balans. Wat je snel kunt doen is per radiator even aanvoer en afvoer voelen. Zit er weinig temperatuur verschil in moet die radiator dichter, zit er veel verschil in moet die radiator meer flow krijgen (of door hem meer open te zetten of door andere (kleine radiatoren) meer dicht te zetten). Met een IR meter kan dat natuurlijk nauwkeuriger maar met de hand kun je al ver komen. Maar dit alles wel terwijl je de flowrate van 800 liter blijft halen.TM4 schreef op vrijdag 26 december 2025 @ 14:52:
[...]
Ah, nuttige info thx! Ik heb vlak voor de json uitdraai de radiator in mijn slaapkamer ook opengedraaid - die stond voorheen dicht. Alle radiatoren staan open (8 stuks van diverse types en afmetingen - incl. convectorput radiator dus - beetje allergaartje) op de handoekradiator in mijn badkamer na, die lekt een beetje en moet ik nog fiksen. Vloerverwarming heb ik niet.
Waterzijdig inregelen moet ik met nog even in verdiepen - term wel voorbij zien komen, maar nog niet gedaan dus.
Water volgt nu eenmaal de weg van de minste weerstand
Huis: 125 jaar oud, redelijk geisoleerd met hr++ glas. Verwarming: 1 hybrid Quatt WP, benedenverdieping 4 grote T22 radiatoren met heatboosters en 40 low speed fans. Elektra: 4kWp zonnepanelen, Marstek V.2 5,12kWh FW V1.53 BM V2.15 accu.
Precies dat!TeslaNerd schreef op vrijdag 26 december 2025 @ 14:41:
[...]
Correct! Maar de vraag van tweaker @speedmetal35 is of zijn Quatt de defrosts ook zonder gas kan doen
Wat bedoel je met "laag uit"? Is dat de instelling "optimaliseren" in de resideo app?pietjm schreef op vrijdag 26 december 2025 @ 12:55:
Nog even iets over de T6: de laag-uit regeling van de thermostaat moet op UIT staan bij een OT aansluiting. Ik weet niet of dat bij de installatie van de Quatt door de monteurs nog wordt gedaan, maar het is goed om dat nog even te checken.
Ik heb ook een T6 namelijk. Walgelijk ding.
Lees hier evendraayertje schreef op vrijdag 26 december 2025 @ 15:11:
[...]
Wat bedoel je met "laag uit"? Is dat de instelling "optimaliseren" in de resideo app?
Ik heb ook een T6 namelijk. Walgelijk ding.
Stephan2388 in "Ervaringen met Quatt Deel 2"
Ga ik zeker mee aan de slag!Flesym schreef op vrijdag 26 december 2025 @ 15:00:
[...]
Zorg dat je in ieder geval de 800 liter haalt (voldoende hebt open staan). Het probleem met radiatoren is dat de kleinste radiatoren de grootste flow krijgen maar bijna geen warmte afgeven. De grootste radiatoren krijgen daardoor weinig flow en kunnen in potentie veel warmte afgeven maar ze krijgen het water niet. Met waterzijdig inregelen breng je dit in balans. Wat je snel kunt doen is per radiator even aanvoer en afvoer voelen. Zit er weinig temperatuur verschil in moet die radiator dichter, zit er veel verschil in moet die radiator meer flow krijgen (of door hem meer open te zetten of door andere (kleine radiatoren) meer dicht te zetten). Met een IR meter kan dat natuurlijk nauwkeuriger maar met de hand kun je al ver komen. Maar dit alles wel terwijl je de flowrate van 800 liter blijft halen.
Water volgt nu eenmaal de weg van de minste weerstand
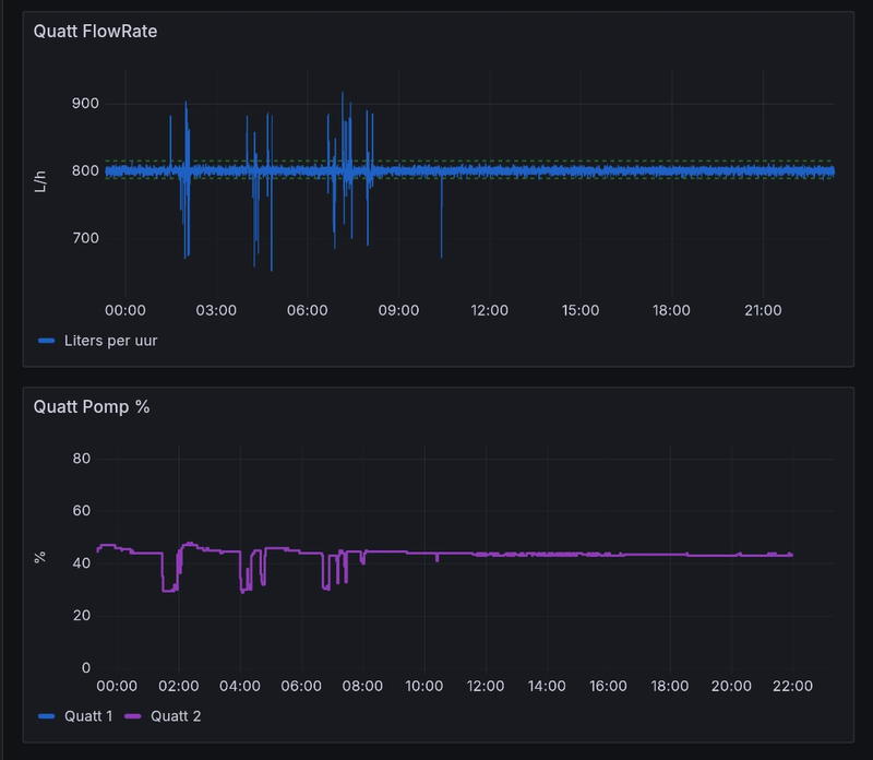
Als ik live meekijk zie ik de flow flink fluctueren trouwens en ook soms boven de 800
Gemiddeld wel ruim onder de 800.
Bij iedere verandering meegetypt:
645 639 811 763 720 763 588 718 705 711 778 732 769 636 750 663 690 702 672 742 760 708 718 630
Volgens gebeurt het automatisch als de temperatuur van de flowmeter (?) onder een bepaalde waarde valt. Ik gok dus dat je tegen de max van de Quatt aan zit.speedmetal35 schreef op vrijdag 26 december 2025 @ 15:00:
[...]
Totaal niet erg, maar ik had het hier nog niet eerder gezien. Vandaar mijn vraag.![]()
Maar de Quatt kan volgens spec toch ook bij -7 tot 55 graden verwarmen? Waarom geeft hij daar dan niet de voorkeur aan?
Ik zie het bij mij ook alleen als het buiten -1 of -2 is. En duurt het langer dan alleen de defrost.
@speedmetal35paQ schreef op vrijdag 26 december 2025 @ 14:08:
[...]
Zo ben je wel weer snel bij je Ta target.
Ik heb hier wel eens grafieken gezien van defrosts zonder gas, en dan duurt het best even eer hij weer op temperatuur was. Dat gaat ten koste van het het nominale vermogen.
Ik heb de laatste paar dagen elke 55 minuten defrosts (25 defrosts per dag) zonder gas (enkele Quatt V1 zonder CV). Ziet er zo uit:
Gisteren afgegeven warmte 82 kWh.
WP: Quatt Mono (V1) jul 2023 + backup 2 AC AUX 3.5 kW, DIYless V3. 4 Jaga convectoren met zelfbouw fans, rest radiatoren. SWW: E-boiler. 200m2 vrijst 2008 A++++/NOM, gasloos feb24. PV: 60x, totaal 17.5kWp, 15W/35Z/10N. EV: MY laden via BLE HA integr
top!MWink schreef op vrijdag 26 december 2025 @ 16:09:
[...]
@speedmetal35
Ik heb de laatste paar dagen elke 55 minuten defrosts (25 defrosts per dag) zonder gas (enkele Quatt V1 zonder CV). Ziet er zo uit:
Gisteren afgegeven warmte 82 kWh.
[Afbeelding]
Hier zie je dat ie er dan 30 min over doet om weer bij te zijn,
In geval met het boosten met de CV-ketel zal dat veel korter zijn.
Alleen voor vermogen maakt het niets uit. (je zit nog niet aan de max)
[ Voor 5% gewijzigd door paQ op 26-12-2025 16:23 ]
Ik doe niet aan bijgeloof. Dat brengt ongeluk.
Woonboerderij, Atag I36CZ, Quatt Duo, Tado V3+, Home Assistant, Petrolhead (Dodge WC63 en Ural M72 sidecar),
:strip_exif()/f/image/tz9kMI8lLhPV1RKVvLBFCqEh.jpg?f=fotoalbum_large)
[ Voor 75% gewijzigd door Trackerfire op 26-12-2025 16:41 ]
Skoda Enyaq 80x FE | 2-kap '96, HR++(+) zonder na isolatie 160m2 vv beneden en radiatoren boven | Tado | 28 panelen 11.620Wp IQ7A 22 op NNO en 6 panelen op ZZW | Alblasserwaard | PV-output
Waarschijnlijk maak je gebruik van thermostaatkranen of van zoneregeling en fluctueert het daardoor zo erg. Dat is killing voor een Quatt. Een Quatt maakt maar weinig warmte maar moet deze wel kwijt kunnen omdat er geen buffervat is. Dus het beste is de thermostaatkranen voor de kern radiatoren (de belangrijkste ruimtes die altijd warm moeten zijn) of er af halen en anders helemaal open zetten. En ook geen nachtverlaging toepassenTM4 schreef op vrijdag 26 december 2025 @ 15:52:
[...]
Ga ik zeker mee aan de slag!
Als ik live meekijk zie ik de flow flink fluctueren trouwens en ook soms boven de 800
Gemiddeld wel ruim onder de 800.
Bij iedere verandering meegetypt:
645 639 811 763 720 763 588 718 705 711 778 732 769 636 750 663 690 702 672 742 760 708 718 630
[ Voor 7% gewijzigd door Flesym op 26-12-2025 17:20 ]
Huis: 125 jaar oud, redelijk geisoleerd met hr++ glas. Verwarming: 1 hybrid Quatt WP, benedenverdieping 4 grote T22 radiatoren met heatboosters en 40 low speed fans. Elektra: 4kWp zonnepanelen, Marstek V.2 5,12kWh FW V1.53 BM V2.15 accu.
Hier tekenen aub ......
Dat is toch gewoon de geschatte additionele energie die in het systeem is gekomen?Trackerfire schreef op vrijdag 26 december 2025 @ 16:39:
Leuk feitje. De Quatt registreert ook het verbruik van de E-cv (Ferroli TOR 6) nu goed mee en verwerkt dit ook juist in de app. Ondanks dat het feit dat het niet van Quatt is, vind ik dit wel top gedaan!
[Afbeelding]
[Afbeelding]
Dus totale energie - Quatt energie = cv ketel energie. (Ongeacht wat je back up is)
Nu kun je wel mooi staven of je E-CV idd 6.59 kWh heeft verbruikt
[ Voor 3% gewijzigd door paQ op 26-12-2025 17:36 ]
Ik doe niet aan bijgeloof. Dat brengt ongeluk.
Lijkt wel veel op wat ik had in October. Flow fluctureerde ook heel erg. Maar ik Weet dus niet hoeveel jou flow fluctureerd ??. Bij mij wel altijd goed gewerkt in het voorjaar dus niet aan radiatoren zitten draaien of veranderd etc. Bij mij was het echter zo dat altijd gas verbruikt werd en er total geen rendament had van quatt. Ticket gemaakt. Na discusies radiatoren dicht etc. Flowmeter vervangen. Opgelost!! Dus als je geschiedenis voorheen wel goed was zonder dat je iets veranderd hebt?TM4 schreef op vrijdag 26 december 2025 @ 11:19:
Zie overzicht. COP van 1. Nu is een wat lagere COP in mijn woning niet heel vreemd. Huis niet bijzonder goed geïsoleerd, ik heb radiatorombouw geplaatst die warmteafgifte blokkeren en een convectorput. Radiatoren decennia oud. Dat bij elkaar opgeteld is wellicht een goede verklaring.
COP van 1 is echter wel enorm laag en er wordt toch niet omgeschakeld naar gas. Dat laatste had ik eigenlijk wel verwacht.
Lage temperatuur in het huis is een feature trouwens, geen bug![]()
Ik spring er tov de gemiddelde gebruiker op dit forum dus erg slecht uit, ik ga me er dus even verder in verdiepen en kijken of ik nog zaken kan verbeteren zonder mijn installatie aan te passen (wellicht wat aan de flow verbeteren). Ik ben wel blij met mijn radiatorombouwen en convectorput dus daar ga ik voorlopig niet aan rommelen.
[Afbeelding]
:strip_exif()/f/image/Xr5F2Axnh6s1Dxjz0NoFHMbV.jpg?f=fotoalbum_large)
Komt bij mij ook nagenoeg overeen met verbruik van m'n 3kW BUH, bevestigd dat die een COP van 1 heeftpaQ schreef op vrijdag 26 december 2025 @ 17:33:
[...]
Dat is toch gewoon de geschatte additionele energie die in het systeem is gekomen?
Dus totale energie - Quatt energie = cv ketel energie. (Ongeacht wat je back up is)
Nu kun je wel mooi staven of je E-CV idd 6.59 kWh heeft verbruikt(COP 2.2)
Verder nog niet nodig gehad, zelfs niet nog niet bij -5
[ Voor 32% gewijzigd door Toby-Wan op 26-12-2025 17:58 ]
WP: Quatt Mono (v1) + 3kW BUH (DIY), SWW: E-boiler 250L, gasloos okt'25, PV: 6040 Wp ZW/NO (SE3000H, Enphase IQ8, APsystems), 1x HW PIB 2.7 kWh
Dan is de schatting wel erg goed. Het komt namelijk op 0,02kwh overeen met het werkelijke verbruik vanuit de socket meting.paQ schreef op vrijdag 26 december 2025 @ 17:33:
[...]
Dat is toch gewoon de geschatte additionele energie die in het systeem is gekomen?
Dus totale energie - Quatt energie = cv ketel energie. (Ongeacht wat je back up is)
Nu kun je wel mooi staven of je E-CV idd 6.59 kWh heeft verbruikt(COP 2.2)
Skoda Enyaq 80x FE | 2-kap '96, HR++(+) zonder na isolatie 160m2 vv beneden en radiatoren boven | Tado | 28 panelen 11.620Wp IQ7A 22 op NNO en 6 panelen op ZZW | Alblasserwaard | PV-output
@FlesymFlesym schreef op vrijdag 26 december 2025 @ 12:16:
[...]
@okijokii Ik heb het uiteindelijk opgelost. Enerzijds was mijn CV ketel begrensd op 60 graden, die heb ik naar 70 graden gebracht. Ik denk niet dat dit het probleem was maar beperkt wel. Daarnaast had ik een realistische stooklijn (wat mijn huis nodig heeft bij de huidige buitentemperatuur) in mijn thermostaat ingesteld. Deze maar eens 10 graden hoger gezet en de CV sprong gelijk aan. Dus wat ik al eerder had gemeld, de CIC doet wel degelijk wat met een stooklijn van een thermostaat.
Volgens mij bedoel jij hier dat de ingestelde temperatuur uiteindelijk ook wat doet met het stookgedrag van de slimme CIC.
Dat vind ik ook.
Ik heb al vaker gezegd dat AANVULLEND aan de instelling van de thermostaat de CIC er ook wat mee doet. De CIC probeert nog slimmer te zijn, dat kan, dat doen andere merken ook met een volledig eigen thermostaat.
Als de thermostaat een commando geeft, maar de CIC er ook wat van vindt en zelf beetje AANVULLEND thermostaatje gaat spelen, reageert de warmtepomp dus op het thermostaat/CIC-gedrag, SAMEN de OT thermostaat met misschien een iets ander protocol naar de warmtepomp toe.
Goed of slecht???, daar kun je over redetwisten, Maar het is niet zichtbaar in JSON, of met een tijdsvertraging, waardoor moeilijk controleerbaar, en je vind er ook te weinig over terug
Vooral het laatste is gewoon slecht, zeker nu ook nog rekening gehouden moet gaat worden met AE of koelingsoplossingen.
Sinds aug 24: Quatt Duo 2 x V1.5, , Thermo: Tado v3+, daarvoor 1100m3 gas. 1800kwh zon. Vrijstaand no brabant 1976, 150m2, nefit combi exellent 2004, Veel hr+ glas, vooral in serre, redelijke isolatie. Radiators t22, vvw in serre als bijverwarming.
De schatting volgt simpelweg uit Q=m*c*dT over de tijd. M is de gemeten flowrate, c is constant, dT is verschil tussen wat er uit de WP komt en wat er na CV wordt gemeten. Of dat een gas CV, eCV of BUH is, maakt niks uit. Enige wat invloed heeft, is de nauwkeurigheid van de gebruikte sensoren, en dat is dus toch behoorlijk goedTrackerfire schreef op vrijdag 26 december 2025 @ 18:27:
[...]
Dan is de schatting wel erg goed. Het komt namelijk op 0,02kwh overeen met het werkelijke verbruik vanuit de socket meting.
WP: Quatt Mono (v1) + 3kW BUH (DIY), SWW: E-boiler 250L, gasloos okt'25, PV: 6040 Wp ZW/NO (SE3000H, Enphase IQ8, APsystems), 1x HW PIB 2.7 kWh
Idd. Hier ook. De Shelly heeft 1,34 kWh gemeten.Toby-Wan schreef op vrijdag 26 december 2025 @ 17:57:
[...]
Komt bij mij ook nagenoeg overeen met verbruik van m'n 3kW BUH, bevestigd dat die een COP van 1 heeft
Verder nog niet nodig gehad, zelfs niet nog niet bij -5
[Afbeelding]
Quatt 1,31 kWh
Afgezien van het feit dat nog geen van de andere problemen hier is opgelost ”ze zijn nog steeds aan het nadenken erover" hebben ze me wel fijne feestdagen gewenst. Wat zoiets inhoudt als, het gaat nog minimaal twee weken duren voor we weer wat laten horen.
Maarja, er is iig genoeg vermogen, ook bij -5 kon die in vrij korte tijd ruim over het setpoint heen van 20 graden, zonder de All Electric backup nodig te hebben.
Never attribute to malice what can be adequately explained by stupidity
Geen thermostaatkranen en geen zoneregeling. Wel hele oude radiatoren (meer dan 30 jaar oud) dubbele platen, enkele platen en verschillende breedtes. Alles staat vol open op dit moment. Ook geen nachtverlaging.Flesym schreef op vrijdag 26 december 2025 @ 17:16:
[...]
Waarschijnlijk maak je gebruik van thermostaatkranen of van zoneregeling en fluctueert het daardoor zo erg. Dat is killing voor een Quatt. Een Quatt maakt maar weinig warmte maar moet deze wel kwijt kunnen omdat er geen buffervat is. Dus het beste is de thermostaatkranen voor de kern radiatoren (de belangrijkste ruimtes die altijd warm moeten zijn) of er af halen en anders helemaal open zetten. En ook geen nachtverlaging toepassen
Ik ga wel even checken bij een andere opstelling die vrijwel exact dezelfde situatie heeft als ik heb. Kan ik zien hoeveel een redelijk functionerende installatie fluctueert en functioneert.
Voor het eerst dat ik de flow check. Mijn installatie heeft altijd minder gewerkt, maar ik ging er vanuit dat mijn huis nu eenmaal minder is geïsoleerd.. Misschien inderdaad ook eens checken bij Quatt. Zal maandag eens bellen.rijabo schreef op vrijdag 26 december 2025 @ 17:49:
[...]
Lijkt wel veel op wat ik had in October. Flow fluctureerde ook heel erg. Maar ik Weet dus niet hoeveel jou flow fluctureerd ??. Bij mij wel altijd goed gewerkt in het voorjaar dus niet aan radiatoren zitten draaien of veranderd etc. Bij mij was het echter zo dat altijd gas verbruikt werd en er total geen rendament had van quatt. Ticket gemaakt. Na discusies radiatoren dicht etc. Flowmeter vervangen. Opgelost!! Dus als je geschiedenis voorheen wel goed was zonder dat je iets veranderd hebt?
[Afbeelding]
[Afbeelding]
Wordt bij mij dus helemaal geen gas verbruikt, wat ik op zich wel vreemd vind met een COP van 1... Ziet er dus heel anders uit dan bij jou. Bij mij zie ik in json iedere seconde de flow verspringen met flinke stappen soms wel van 600 - 900 binnen een paar seconden.
Flow zou heel stabiel moeten zijn. Dus mogelijk een defecte flowmeter zoals @rijabo aangeeft?TM4 schreef op vrijdag 26 december 2025 @ 21:37:
[...]
Geen thermostaatkranen en geen zoneregeling. Wel hele oude radiatoren (meer dan 30 jaar oud) dubbele platen, enkele platen en verschillende breedtes. Alles staat vol open op dit moment. Ook geen nachtverlaging.
Ik ga wel even checken bij een andere opstelling die vrijwel exact dezelfde situatie heeft als ik heb. Kan ik zien hoeveel een redelijk functionerende installatie fluctueert en functioneert.
Huis: 125 jaar oud, redelijk geisoleerd met hr++ glas. Verwarming: 1 hybrid Quatt WP, benedenverdieping 4 grote T22 radiatoren met heatboosters en 40 low speed fans. Elektra: 4kWp zonnepanelen, Marstek V.2 5,12kWh FW V1.53 BM V2.15 accu.
Is dat zo? Heb eens mijn flow sensor bekeken.Flesym schreef op vrijdag 26 december 2025 @ 22:28:
[...]
Flow zou heel stabiel moeten zijn. Dus mogelijk een defecte flowmeter zoals @rijabo aangeeft?
[Afbeelding]
Onderstaande is nu te zien. Opvallend dat het nu hogere flow heeft. Melding maken bij quatt?
:strip_exif()/f/image/8CXsSWxeS3eOCKPlzKsIn1CP.jpg?f=fotoalbum_large)
Of je dat moet melden weet ik niet. En ik weet ook niet of het fout is. Ik heb zicht op 3 Quatt installaties en alle 3 geven het beeld dat ik deelde. Vandaar dat dat beeld mijn 'normaal' is, maar wel met die opmerking dat er geen andere pomp (CV, vloerverwarmingsunit, etc.) meedraait.0xygen500 schreef op vrijdag 26 december 2025 @ 22:59:
[...]
Is dat zo? Heb eens mijn flow sensor bekeken.
Onderstaande is nu te zien. Opvallend dat het nu hogere flow heeft. Melding maken bij quatt? [Afbeelding]
[Afbeelding]
Huis: 125 jaar oud, redelijk geisoleerd met hr++ glas. Verwarming: 1 hybrid Quatt WP, benedenverdieping 4 grote T22 radiatoren met heatboosters en 40 low speed fans. Elektra: 4kWp zonnepanelen, Marstek V.2 5,12kWh FW V1.53 BM V2.15 accu.
Ik had ook ineens hele hoge flowrate en mijn cop werd ook helemaal wonky, zou het even melden, ze kunnen het heel snel constateren of ie stuk is.0xygen500 schreef op vrijdag 26 december 2025 @ 22:59:
[...]
Is dat zo? Heb eens mijn flow sensor bekeken.
Onderstaande is nu te zien. Opvallend dat het nu hogere flow heeft. Melding maken bij quatt? [Afbeelding]
[Afbeelding]
NH, rijtjeshuis bouwjaar 1952, enkele Quatt, Tado V3+, droogbouw vloerverwarming, HR++ glas, spouwisolatie, kruipruimte isolatie, dak isolatie 2.5rd, 12x zonnepanelen
Ticket ingezonden. Zie wel wanneer het wordt opgepaktrinkh schreef op zaterdag 27 december 2025 @ 07:13:
[...]
Ik had ook ineens hele hoge flowrate en mijn cop werd ook helemaal wonky, zou het even melden, ze kunnen het heel snel constateren of ie stuk is.
Kan alleen maar mijn ervaringen delen, ben dus zeker geen specialist.!0xygen500 schreef op zaterdag 27 december 2025 @ 07:08:
Hmm ja hier draait de cv wel gewoon mee.
Voorbeeldjes 24122025 toegevoegd na reset etc en 26122025 met cv bijvoorbeeld tijds defrosts.
/f/image/j8YRoV7nk26oXk0YRYs8cCnY.png?f=fotoalbum_large)
Deze ochtend een positieve minimale besparing door slechte COP 🫤
Ik heb dynamische energieprijzen.
Ik zie in de live json echter dat Quatt enkel de elektra prijs dynamisch laat mee bewegen en de gasprijs vast op €1,34 heeft staan. Echter in de Quatt app staat de dynamische gasprijs op €1,08 en dat is goed.
Controleer ik de Quatt rekensom als ik gas had verbruikt dan kom ik op een €4,14 / 3,82 m2 gas = €1,08 dus dat klopt wel.
Json live feed klopt niet. Wat hebben jullie staan bij gas als je ook dynamische energieprijzen hebt ingesteld?
/f/image/CDMHnbTyaVGXOH6Etsu5EfMV.png?f=fotoalbum_large)
/f/image/UqJjDzMA3h9ZETjsQeqOoMF5.png?f=fotoalbum_large)
't Gooi, hoekhuis 1953, 145 m2, Quatt Hybrid Duo V2, T6 thermostaat, Quatt App: besparen, dynamische tarieven, Intergas Kompakt hre 36/30, 1080 wp panelen, oud dubbel glas (wordt dit jaar HR++), overal radiatoren T21, T22, T23
Maakt niet uit. Quatt regelt de flow op 800. Als cv pomp aan gaat, dan zorgt de regeling ervoor dat de Quatt pomp minder hard gaat draaien.0xygen500 schreef op zaterdag 27 december 2025 @ 07:08:
Hmm ja hier draait de CV wel gewoon mee.
Mogelijk is je flowmeter niet in orde (meest waarschijnlijk) of de waterpomp in de Quatt draait niet goed (bijv altijd op max toeren, dat was destijds hier het geval)
Ticket ingeschoten. Had wel wat problemen met de CV, dat de druk weg viel. Vraag mij af of dit met elkaar te maken had. CV monteur kon niks vinden bij de CV, maar dacht misschien dat het veiligheidsprotocol was dat CV druk weg liet gaan als deze te hoog was opgelopen. Als er ineens 1200 l/u flow is in plaats van 800 l/u lijkt mij dat misschien wel gerelateerd.jj85 schreef op zaterdag 27 december 2025 @ 08:36:
[...]
Maakt niet uit. Quatt regelt de flow op 800. Als cv pomp aan gaat, dan zorgt de regeling ervoor dat de Quatt pomp minder hard gaat draaien.
Mogelijk is je flowmeter niet in orde (meest waarschijnlijk) of de waterpomp in de Quatt draait niet goed (bijv altijd op max toeren, dat was destijds hier het geval)
Ik vertelde 1e kerstdag nog trots dat mijn Quatt het nog trekt met -5 buitentemperatuur, en dat was ook zo. Maar sinds gistermiddag werd er steeds meer en meer gas gevraagd terwijl de buitentemperatuur juist hoger en hoger werd. Vannacht heeft de Quatt uitsluitend de CV ketel aan het werk gezet.
Inmiddels is het 3 graden buiten maar doet de Quatt doet nog steeds niet.
In de historische statistieken van de JSON output heb ik gezien dat de setpoint gestaag omhoog is gegaan. Ook nu nog staat deze op 65 graden. Het systeem lijkt wel van slag ofzo. Ik hoor de CV ketel ook pendelen.
Iemand een idee wat er aan de hand is? Is er een manier om de setpoint te "resetten" naar normaal? Ik heb de Quatt+CIC al van het stroom gehad, maar dat deed niets..
Mijn thermostaat staat altijd op dezelfde temp, 21 graden, verder compleet nieuwbouwhuis met uitsluitend vloerverwarming, Honeywell T6.
:strip_exif()/f/image/gG5UKf43A4VPMEsxj7aXQee7.png?f=user_large)
26 december
:strip_exif()/f/image/SkePyqx5IeSveuW69U3z0Vd4.jpg?f=fotoalbum_medium)
Nacht van 26 december naar 27 december
[ Voor 3% gewijzigd door Wasp op 27-12-2025 09:31 ]
Ryzen 9 5900X, MSI Tomahawk MAX, 32GB RAM, Nvidia RTX 4070 Ti | Mijn livesets
Ik heb de CIC en Quatt 1 minuut van het stroom gehad. De Quatt is nu wel weer wakker geworden en doet nu ook mee. Setpoint staat nog wel steeds hoog.jj85 schreef op zaterdag 27 december 2025 @ 09:18:
@Wasp setpoint komt uit thermostaat. Die moet je dus resetten
Bedoel jij echt een factory reset?
Ryzen 9 5900X, MSI Tomahawk MAX, 32GB RAM, Nvidia RTX 4070 Ti | Mijn livesets
T6 module minuutje of 2 stroomloos maken.Wasp schreef op zaterdag 27 december 2025 @ 09:32:
[...]
Ik heb de CIC en Quatt 1 minuut van het stroom gehad. De Quatt is nu wel weer wakker geworden en doet nu ook mee. Setpoint staat nog wel steeds hoog.
Bedoel jij echt een factory reset?
Thermostaat, dat is dus wat anders dan je CiCWasp schreef op zaterdag 27 december 2025 @ 09:32:
[...]
Ik heb de CIC en Quatt 1 minuut van het stroom gehad. De Quatt is nu wel weer wakker geworden en doet nu ook mee. Setpoint staat nog wel steeds hoog.
Bedoel jij echt een factory reset?
Je setpoint for water supply temperatuur wordt bepaald door de thermostaat. En dat die zo hoog is, is logisch omdat je ingestelde temperatuur niet gehaald wordt. En hoe langer dat duurt, hoe hoger de thermostaat zegt dat deze supply temperatuur moet worden. Wanneer je temperatuur binnen weer richting de ingestelde temperatuur gaat, zal deze wel weer zakken.Wasp schreef op zaterdag 27 december 2025 @ 09:32:
[...]
Ik heb de CIC en Quatt 1 minuut van het stroom gehad. De Quatt is nu wel weer wakker geworden en doet nu ook mee. Setpoint staat nog wel steeds hoog.
Bedoel jij echt een factory reset?
Je hebt trouwens wel een serieuzer probleem als je met je CV ketel je hut niet op temperatuur krijgt. Zou ik wel een ticket voor indienen bij Quatt.
nee, @jj85 bedoelt de thermostaat (T6, tado, vul maar in)Wasp schreef op zaterdag 27 december 2025 @ 09:32:
[...]
Ik heb de CIC en Quatt 1 minuut van het stroom gehad. De Quatt is nu wel weer wakker geworden en doet nu ook mee. Setpoint staat nog wel steeds hoog.
Bedoel jij echt een factory reset?
WP: Quatt Mono (v1) + 3kW BUH (DIY), SWW: E-boiler 250L, gasloos okt'25, PV: 6040 Wp ZW/NO (SE3000H, Enphase IQ8, APsystems), 1x HW PIB 2.7 kWh
Tsja, zolang mensen hun cv ketels op 35grC max watertemperatuur zetten, dan kan Quatt daar ook weinig aan doen. (Zeg niet dat @Wasp dit doet).s020506 schreef op zaterdag 27 december 2025 @ 09:40:
[...]
Je setpoint for water supply temperatuur wordt bepaald door de thermostaat. En dat die zo hoog is, is logisch omdat je ingestelde temperatuur niet gehaald wordt. En hoe langer dat duurt, hoe hoger de thermostaat zegt dat deze supply temperatuur moet worden. Wanneer je temperatuur binnen weer richting de ingestelde temperatuur gaat, zal deze wel weer zakken.
Je hebt trouwens wel een serieuzer probleem als je met je CV ketel je hut niet op temperatuur krijgt. Zou ik wel een ticket voor indienen bij Quatt.
Sterker nog, bij @Wasp gaat de watertemperatuur naar ruim 60 graden. En nog steeds wordt zijn hut niet warm.jj85 schreef op zaterdag 27 december 2025 @ 09:46:
[...]
Tsja, zolang mensen hun cv ketels op 35grC max watertemperatuur zetten, dan kan Quatt daar ook weinig aan doen. (Zeg niet dat @Wasp dit doet).
CV max temp staat hier dus blijkbaar op 65 graden. Wel bijzonder, ik zou zweren dat dit altijd op 45 graden stond. Overigens gaat de hele winter al goed, inclusief een paar ijskoude nachten. Vermoedelijk omdat tot op heden de CV nooit nodig geweest is? Vreemd genoeg raakte het systeem in onbalans sinds gistermiddag terwijl de buitentemperatuur vanaf dat moment steeg.
Is 65 graden dan wellicht te hoog en raakt de CV zijn warmte niet kwijt? Wat mij opvalt is dat deze constant aan en uitspringt, met een zwalkende watertemperatuur tot gevolg.
Ryzen 9 5900X, MSI Tomahawk MAX, 32GB RAM, Nvidia RTX 4070 Ti | Mijn livesets
Die thermostaat was en is niks mis mee. Quatt doet (meestal) niks met het control setpoint. En als hij nu op 10 graden staat, staat je verwarming uit.Wasp schreef op zaterdag 27 december 2025 @ 09:53:
@Toby-Wan @jj85 @s020506 Goedemorgen zeg.... met mijn slaapdronken hoofd dacht ik dat de CIC de thermostaat van stroom voorziet. Ik heb nu de T6 van het stroom gehad en zie nu de setpoint weer op 10 graden staan.
CV max temp staat hier dus blijkbaar op 65 graden. Wel bijzonder, ik zou zweren dat dit altijd op 45 graden stond. Overigens gaat de hele winter al goed, inclusief een paar ijskoude nachten. Vermoedelijk omdat tot op heden de CV nooit nodig geweest is? Vreemd genoeg raakte het systeem in onbalans sinds gistermiddag terwijl de buitentemperatuur vanaf dat moment steeg.
Is 65 graden dan wellicht te hoog en raakt de CV zijn warmte niet kwijt? Wat mij opvalt is dat deze constant aan en uitspringt, met een zwalkende watertemperatuur tot gevolg.
Het probleem zit in je ketel (of hoe alles is aangesloten, maar laten we beginnen bij de ketel). Die 65 graden is prima. Ik zou het vermogen flink omlaag schroeven. Welke ketel heb je?
Thanks voor het meedenkens020506 schreef op zaterdag 27 december 2025 @ 09:56:
[...]
Die thermostaat was en is niks mis mee. Quatt doet (meestal) niks met het control setpoint. En als hij nu op 10 graden staat, staat je verwarming uit.
Het probleem zit in je ketel (of hoe alles is aangesloten, maar laten we beginnen bij de ketel). Die 65 graden is prima. Ik zou het vermogen flink omlaag schroeven. Welke ketel heb je?
Ik heb een Intergas Kombi Kompact HR 28/24C.
Ryzen 9 5900X, MSI Tomahawk MAX, 32GB RAM, Nvidia RTX 4070 Ti | Mijn livesets
Om te beginnen, even kijken of dit goed staat:Wasp schreef op zaterdag 27 december 2025 @ 09:58:
[...]
Thanks voor het meedenken![]()
Ik heb een Intergas Kombi Kompact HR 28/24C.
:strip_exif()/f/image/SC6t9CzvGZSNotgRXUmyZGLy.png?f=user_large)
Als de pomp te laag staat, gaat de klep niet open en wordt het water in de ketel heel snel warm. Het warme water komt dan niet in je systeem.
En ik zou het maximum vermogen op 25 zetten. Dat is parameter 3
Ik zie dat we dit al een keer geprobeerd hebben, toen kwamen we er ook niet uit. Ik zou Quatt even bellen/mailen/appen.
[ Voor 9% gewijzigd door s020506 op 27-12-2025 10:11 ]
Thanks!s020506 schreef op zaterdag 27 december 2025 @ 10:06:
[...]
Om te beginnen, even kijken of dit goed staat:
[Afbeelding]
Als de pomp te laag staat, gaat de klep niet open en wordt het water in de ketel heel snel warm. Het warme water komt dan niet in je systeem.
En ik zou het maximum vermogen op 25 zetten. Dat is parameter 3
3. staat op 99 (hoogste, kan niet op 100)
c. staat op 55
3 stond op 55, nu op 30 (kan niet lager)
En nu maar weer afwachten hoe het gaat als de CV warmte moet leveren denk ik?
(edit: ik had ook ineens een stevig dejavu gevoel
[ Voor 5% gewijzigd door Wasp op 27-12-2025 10:12 ]
Ryzen 9 5900X, MSI Tomahawk MAX, 32GB RAM, Nvidia RTX 4070 Ti | Mijn livesets
Heb je de waardes aangepast? En zo ja, wat waren ze eerst?Wasp schreef op zaterdag 27 december 2025 @ 10:11:
[...]
Thanks!
3. staat op 99 (hoogste, kan niet op 100)
c. staat op 55
3 stond op 55, nu op 30 (kan niet lager)
En nu maar weer afwachten hoe het gaat als de CV warmte moet leveren denk ik?
(edit: ik had ook ineens een stevig dejavu gevoelik ga een ticket inschieten, thnx!)
Als je deze hebt aangepast, is het weer wachten op koud weer inderdaad.
Alleen "3" is nu aangepast (max vermogen dus van 55 naar 30). "3." en "c." stonden al goed.s020506 schreef op zaterdag 27 december 2025 @ 10:16:
[...]
Heb je de waardes aangepast? En zo ja, wat waren ze eerst?
Als je deze hebt aangepast, is het weer wachten op koud weer inderdaad.
Ryzen 9 5900X, MSI Tomahawk MAX, 32GB RAM, Nvidia RTX 4070 Ti | Mijn livesets
Live gegevens verspringen iedere seconde, vraag is even hoe het er uitziet als je uitzoomt. Hoe kun je de info in zo'n grafiek krijgen?Flesym schreef op vrijdag 26 december 2025 @ 22:28:
[...]
Flow zou heel stabiel moeten zijn. Dus mogelijk een defecte flowmeter zoals @rijabo aangeeft?
[Afbeelding]
Tja, de manier die ik gebruik is met Home Assistant. Dan kun je alles (Quatt, zonnepanelen, thuisaccu, stroomverbruik, enz.) in grafieken zetten en eventueel ook aansturen. Maar dat kost wel wat geld (rond de 100,- - 150,-) en kost in het begin best wat tijd om HA te leren kennen. Dus het moet wel je hobby zijn.TM4 schreef op zaterdag 27 december 2025 @ 10:30:
[...]
Live gegevens verspringen iedere seconde, vraag is even hoe het er uitziet als je uitzoomt. Hoe kun je de info in zo'n grafiek krijgen?
Huis: 125 jaar oud, redelijk geisoleerd met hr++ glas. Verwarming: 1 hybrid Quatt WP, benedenverdieping 4 grote T22 radiatoren met heatboosters en 40 low speed fans. Elektra: 4kWp zonnepanelen, Marstek V.2 5,12kWh FW V1.53 BM V2.15 accu.
3. 40
c. 30
3 50
Ik begrijp dat 3 Max vermogen van CV ketel is en die staat bij mij dus op 50 kW.
Bij mij staan 3. en c. stuk lager. Is dat niet goed?
Zit het in deze waarden dat mijn CV ketel niet bijspringt als gas gunstiger wordt omdat Quatt app ingesteld staat op 'Besparen' ?
Hoor het graag wie hier verstand van heeft.
[ Voor 8% gewijzigd door HiFive op 27-12-2025 10:51 ]
't Gooi, hoekhuis 1953, 145 m2, Quatt Hybrid Duo V2, T6 thermostaat, Quatt App: besparen, dynamische tarieven, Intergas Kompakt hre 36/30, 1080 wp panelen, oud dubbel glas (wordt dit jaar HR++), overal radiatoren T21, T22, T23
Ah, oke. Nee, geen hobby. Puur een investering - uiteindelijk wil ik mijn huis verkopen.Flesym schreef op zaterdag 27 december 2025 @ 10:39:
[...]
Tja, de manier die ik gebruik is met Home Assistant. Dan kun je alles (Quatt, zonnepanelen, thuisaccu, stroomverbruik, enz.) in grafieken zetten en eventueel ook aansturen. Maar dat kost wel wat geld (rond de 100,- - 150,-) en kost in het begin best wat tijd om HA te leren kennen. Dus het moet wel je hobby zijn.
[Afbeelding]
Zal ook wel uit te lezen zijn met een python script oid.
@ iedereen. Als iemand een tip heeft hoe dit zonder home assistant te doen verneem ik het graag. Liefst iets wat op Linux werkt.
Als je kunt scripten, als je http://ip-adres:8080/beta/feed/data.json gebruikt en pretty print aan zet is de data misschien makkelijk op te pakken.TM4 schreef op zaterdag 27 december 2025 @ 10:45:
[...]
Ah, oke. Nee, geen hobby. Puur een investering - uiteindelijk wil ik mijn huis verkopen.
Zal ook wel uit te lezen zijn met een python script oid.
@ iedereen. Als iemand een tip heeft hoe dit zonder home assistant te doen verneem ik het graag. Liefst iets wat op Linux werkt.
Huis: 125 jaar oud, redelijk geisoleerd met hr++ glas. Verwarming: 1 hybrid Quatt WP, benedenverdieping 4 grote T22 radiatoren met heatboosters en 40 low speed fans. Elektra: 4kWp zonnepanelen, Marstek V.2 5,12kWh FW V1.53 BM V2.15 accu.
Nee. Je CV zou moeten bijspringen als de COP ongeveer 2 of lager wordt. Het omslagpunt hangt van je tarieven af.HiFive schreef op zaterdag 27 december 2025 @ 10:39:
Zit het in deze waarden dat mijn CV ketel niet bijspringt als gas gunstiger wordt omdat Quatt app ingesteld staat op 'Besparen' ?
Uitvoeren en beetje aanpassen lukt meestal wel. Zat zelf te denken aan een python script met een webcrawler die heea plot. AI kan tegenwoordig al vrij functionele code aanleveren. Zal ook eens kijken naar pretty print.Flesym schreef op zaterdag 27 december 2025 @ 10:55:
[...]
Als je kunt scripten, als je http://ip-adres:8080/beta/feed/data.json gebruikt en pretty print aan zet is de data misschien makkelijk op te pakken.[Afbeelding]
Wacht nog even of er iets al kant en klaar is anders ga ik later zelf wel iets in elkaar proberen te draaien.
Hmm... bij mij gaat de COP zelfs naar 1.0 en CV slaat niet aan en de app weet donders goed dat ik hierdoor geld verlies.s020506 schreef op zaterdag 27 december 2025 @ 10:57:
[...]
Nee. Je CV zou moeten bijspringen als de COP ongeveer 2 of lager wordt. Het omslagpunt hangt van je tarieven af.
Besparing staat iedere dag dik in de min.
Zal ik ook eens melden bij Quatt.
Of wanneer de Quatt het niet meer alleen af kans020506 schreef op zaterdag 27 december 2025 @ 10:57:
[...]
Nee. Je CV zou moeten bijspringen als de COP ongeveer 2 of lager wordt. Het omslagpunt hangt van je tarieven af.
2-onder-1-kap 1990 | Enkele Quatt op garagedak | T6 | Intergas Xtreme 36 | vvw beganegrond en badkamer | radiatoren met speedcomforts begane grond en eerste verdieping | Zonnepanelen 3,3 MWh per jaar | HR++
Waar zie je de watertemperatuur naar 60 gaan dan? Ik nergens. De gevraagde watertemperatuur is wel hoger. En ik zie ook nergens een grafiek dat hij zijn huis niet warm krijgt. Hij geeft alleen aan dat de CV steeds vaker aanspringt.s020506 schreef op zaterdag 27 december 2025 @ 09:50:
[...]
Sterker nog, bij @Wasp gaat de watertemperatuur naar ruim 60 graden. En nog steeds wordt zijn hut niet warm.
En wederom een situatie waar de T6 van slag raakt. En zoals hier al veel vaker is genoemd werkt het elke 24u spanningsloos maken van de T6 dan het beste.
@Wasp
CPM in "Ervaringen met Quatt Deel 2"
En als mensen nou ook nog eens de handleiding er even bijpakken voordat ze de boel gaan aanpassen en proberen te begrijpen wat ze nou precies aan het doen zijn dan scheelt dat wat vragen.
https://www.intergas-verw...-Kompakt-HRE-88557803.pdf
[ Voor 28% gewijzigd door CPM op 27-12-2025 11:18 ]
Hier tekenen aub ......
Dan moet je beter kijkenCPM schreef op zaterdag 27 december 2025 @ 11:10:
[...]
Waar zie je de watertemperatuur naar 60 gaan dan? Ik nergens. De gevraagde watertemperatuur is wel hoger. En ik zie ook nergens een grafiek dat hij zijn huis niet warm krijgt. Hij geeft alleen aan dat de CV steeds vaker aanspringt.
En wederom een situatie waar de T6 van slag raakt. En zoals hier al veel vaker is genoemd werkt het elke 24u spanningsloos maken van de T6 dan het beste.
@Wasp
CPM in "Ervaringen met Quatt Deel 2"
En als mensen nou ook nog eens de handleiding er even bijpakken voordat ze de boel gaan aanpassen en proberen te begrijpen wat ze nou precies aan het doen zijn dan scheelt dat wat vragen.
. Als de CV bijspringt, zou je met gemak meteen op setpoint moeten zitten.Ik denk niet dat de T6 hier van slag was. Hoogstens de CiC.
Hmm, als die waardes al goed stonden, zou het goed moeten gaan. Dan weet ik het niet.Wasp schreef op zaterdag 27 december 2025 @ 10:18:
[...]
Alleen "3" is nu aangepast (max vermogen dus van 55 naar 30). "3." en "c." stonden al goed.
Gelukkig is het komende tijd minder koud, heb je even voordat Quatt het oplost.
Bedenk me net: wat nog zou kunnen is dat wanneer de ketel aansloeg dat dit met zoveel vermogen ging dat deze (vaak) weer af sloeg wanneer de temperatuur van 65 graden bereikt was. Lager vermogen zou dan ook moeten helpen.
[ Voor 22% gewijzigd door s020506 op 27-12-2025 11:38 ]
Kan ik zelf ook verlengen? Zo ja, welke leidingen heb ik dan precies nodig? De plek waar ik de warmtepompen wil laten neerzetten (iets praktischere locatie dan voorgestelde locatie) is ongeveer 2m verder dan de max 8m. Maar dat kost dan 300 euro extra. Ik denk dat ik voor dat geld de leiding beter zelf kan verlengen. Of stuk leiding hebben klaar liggen en de installateurs vriendelijk vragen of ze dat stukje extra willen doen.bite schreef op dinsdag 11 maart 2025 @ 10:12:
[...]
De leidingen zijn hier 4m verlengd ivm geluidsklachten en dat was wellicht gratis omdat die te dicht bij een te openen raam van de buren stond.
Een deel van het probleem was toen ook resonantie door het dak wat ook in de keuken van de buren wat te horen was.
Nu overigens 10 dagen van melden van een probleem (aardlek) tot er iemand langskomt. In plaats van de vraag om data door te geven was er nu ineens een mogelijkheid en de vraag of ze konden langskomen.
En gelijk de t87m2018 maar gekocht en geïnstalleerd. Ben benieuwd naar het resultaat. Ik zag wel dat deze een te hoge kamertemperatuur meet (bijna een hele graad) en kalibreren niet kan. Dus setpoint maar hoger gezet. Werkt ook.pietjm schreef op donderdag 25 december 2025 @ 13:42:
[...]
Zat ik al aan te denken. Simpel ding, maar net genoeg.
NH, vrijstaand, 182 m2 incl verw garage, 1 Quatt met T87M2018 thermostaat, alles OT, besparen in Quatt app aan met echte tarieven, HRE 36/30, 4950 wp panelen, vvw beneden met HR++, radiatoren boven, de koffie nog steeds op z’n Italiaans.
Quatt heeft een sturing bedacht op de delta tussen de kamertemperatuur en de ingestelde temperatuur en Quatt geeft geen mogelijkheid om de gevoeligheid aan te passen naar de verschillende woningeigenschappen of comfortwensen per Quatt installatie.jj85 schreef op zaterdag 27 december 2025 @ 09:46:
[...]
Tsja, zolang mensen hun cv ketels op 35grC max watertemperatuur zetten, dan kan Quatt daar ook weinig aan doen. (Zeg niet dat @Wasp dit doet).
Daar zou Quatt eenvoudig wat aan kunnen doen met een paar extra parameters in de app.
Vergelijk het bijvoorbeeld met de (zeer) uitgebreide instelmogelijkheden bij Intergas cv die hier van de week voorbij zijn gekomen
120m2 bovenwoning met 6 radiatoren en vvw in de badkamer. Intergas HRE 36/30A met Honeywell Round Modulation en Quatt hybrid op het dak van de dakkapel
Mee eens, nu kun je alleen kiezen tussen duurzaam en besparen. Ik zou graag de simpele knop comfort willen hebben (ga snel naar room setpoint en houdt de temperatuur zo goed mogelijk daarop).TeslaNerd schreef op zaterdag 27 december 2025 @ 11:53:
[...]
Quatt heeft een sturing bedacht op de delta tussen de kamertemperatuur en de ingestelde temperatuur en Quatt geeft geen mogelijkheid om de gevoeligheid aan te passen naar de verschillende woningeigenschappen of comfortwensen per Quatt installatie.
Daar zou Quatt eenvoudig wat aan kunnen doen met een paar extra parameters in de app.
Vergelijk het bijvoorbeeld met de (zeer) uitgebreide instelmogelijkheden bij Intergas cv die hier van de week voorbij zijn gekomen
Ter illustratie, vannacht (rond het vriespunt) slingerrde de temp flink heen en weer doordat de CV bijspringt (om de 2 uur een half uur, waarom niet ieder half uur wat korter?), vanmorgen (temp rond 5 graden) zakt de temperatuur weg terwijl de Quatt nog niet op vol vermogen draait en ook niet omhoog gaat.
[ Voor 29% gewijzigd door Flesym op 27-12-2025 12:34 ]
Huis: 125 jaar oud, redelijk geisoleerd met hr++ glas. Verwarming: 1 hybrid Quatt WP, benedenverdieping 4 grote T22 radiatoren met heatboosters en 40 low speed fans. Elektra: 4kWp zonnepanelen, Marstek V.2 5,12kWh FW V1.53 BM V2.15 accu.
"It's better to keep your mouth shut and give the impression that you're stupid than to open it and remove all doubt."
Hahaha ja joh, het staat er gewoon. Kerstborrels waarschijnlijk.s020506 schreef op zaterdag 27 december 2025 @ 11:23:
[...]
Dan moet je beter kijken
[Afbeelding]. Als de CV bijspringt, zou je met gemak meteen op setpoint moeten zitten.
Ik denk niet dat de T6 hier van slag was. Hoogstens de CiC.
Hier tekenen aub ......
Hier ook net als vele andere de afgelopen dagen wat gasverbruik erbij. Over het algemeen weer tevreden net als vorige winter COP van 3 bij gemiddeld -3 graden afgleopen dagen (midden Limburg)
Opzich dus geen problemen ware het niet dat ik vandaag eens in Homeassistant kijk naar de statistieken.
Wat ik opmerk is dat de CIC de CV Ketel vaak aan/uit laat zetten:
/f/image/sBGCqb43jS2sCz3fJfhdkgLk.png?f=fotoalbum_large)
Al die kleine piekjes is wanneer de CIC de CV ketel laat bijspringen. Ik heb een Nefit Trendline II HRC30 CW5 deze is aangesloten met aan/uit op de CIC (Niet opentherm dus, ik heb geen adapter ervoor) max CV temperatuur is 55. Hoge pieken zijn sww vraag.
Lijkt me niet top voor de levensduur van de CV (Aanname, geen verstand ervan)? Kan ik er wat aan doen? Ik meen me te herinneren van afgelopen winter dat ik dit patroon niet gezien heb. In de tussentijd is het enige wat veranderd is de CIC updates
Dan het volgende, wanneer de CV dus aanspring gaat die pomp er van ook aan, dat geeft op dit moment een zacht fluitend geluid in de leidingen. Als hij op enig moment stabieler is (ik neem aan de flow) verdwijnt dit geluid. Wel enigsinds vervelend aangezien ik er 's nachts van wakker wordt (mijn vrouw gelukkig niet
En als laatste: wanneer er een defrost plaats vind dan koelen mijn leidingen ook af wat logisch is. Echter heb ik dikkere stalen leidingen in huis, deze gaan waarschijnlijk door warm > koud afkoelen een beetje tikken wat wederom 's nachts als het stil is in huis als storend wordt ervaren. Ik heb gekeken bij de leiding en radiatorklemmen maar heb niet het idee dat deze te strak zitten o.i.d. Iemand hier nog goede tips voor?
Weet je zeker dat de CIC dat doet (zie je ook de binary sensor boiler_heating aan gaan)?Fragger123 schreef op zaterdag 27 december 2025 @ 13:00:
Hoi mede Quatters,
Hier ook net als vele andere de afgelopen dagen wat gasverbruik erbij. Over het algemeen weer tevreden net als vorige winter COP van 3 bij gemiddeld -3 graden afgleopen dagen (midden Limburg)
Opzich dus geen problemen ware het niet dat ik vandaag eens in Homeassistant kijk naar de statistieken.
Wat ik opmerk is dat de CIC de CV Ketel vaak aan/uit laat zetten:
[Afbeelding]
Al die kleine piekjes is wanneer de CIC de CV ketel laat bijspringen. Ik heb een Nefit Trendline II HRC30 CW5 deze is aangesloten met aan/uit op de CIC (Niet opentherm dus, ik heb geen adapter ervoor) max CV temperatuur is 55. Hoge pieken zijn sww vraag.
Lijkt me niet top voor de levensduur van de CV (Aanname, geen verstand ervan)? Kan ik er wat aan doen? Ik meen me te herinneren van afgelopen winter dat ik dit patroon niet gezien heb. In de tussentijd is het enige wat veranderd is de CIC updates
Dan het volgende, wanneer de CV dus aanspring gaat die pomp er van ook aan, dat geeft op dit moment een zacht fluitend geluid in de leidingen. Als hij op enig moment stabieler is (ik neem aan de flow) verdwijnt dit geluid. Wel enigsinds vervelend aangezien ik er 's nachts van wakker wordt (mijn vrouw gelukkig niet) heb al wat gespeeld met radiator knoppen boven maar geen effect gehad.
En als laatste: wanneer er een defrost plaats vind dan koelen mijn leidingen ook af wat logisch is. Echter heb ik dikkere stalen leidingen in huis, deze gaan waarschijnlijk door warm > koud afkoelen een beetje tikken wat wederom 's nachts als het stil is in huis als storend wordt ervaren. Ik heb gekeken bij de leiding en radiatorklemmen maar heb niet het idee dat deze te strak zitten o.i.d. Iemand hier nog goede tips voor?
Voor de leidingen helpt veelal een stukje rubber tussen de klem en de pijp.
Huis: 125 jaar oud, redelijk geisoleerd met hr++ glas. Verwarming: 1 hybrid Quatt WP, benedenverdieping 4 grote T22 radiatoren met heatboosters en 40 low speed fans. Elektra: 4kWp zonnepanelen, Marstek V.2 5,12kWh FW V1.53 BM V2.15 accu.
Dat geeft hij bij mij ook aan als ik CV zijdig uitschakel. In Home Wizard zie ik dan 0 gasverbruik terwijl Quatt wel geschat gasverbruik aangeeft bij de defrosts.Trackerfire schreef op vrijdag 26 december 2025 @ 18:27:
[...]
Dan is de schatting wel erg goed. Het komt namelijk op 0,02kwh overeen met het werkelijke verbruik vanuit de socket meting.
1967,HR++ en HR+++, islolatie spouw en dak, 130m², Beg 2xT33,1xT30 + VVW 9m², 1e 3xT20, 1xT22 2e 1xT22 Quatt Hybrid op Noordgevel 4,9kW/-10°C/19,9°C + Nefit HRC30 CW5 op 6,8KW 34°C, PV 5,25KWp Sedge. Tado X Temp 21⁰C 24/7, 2xMarstek PIB 10,24kWh HA
Inmiddels is de flow een stuk rustiger. Ik heb CIC gereset en de radiator in de badkamer ook open gezet. In mijn slaapkamer uit, die wil ik niet mee verwarmen. Het is al weer wat warmer dus nog even de vraag of dit de COP iets verbetert.
/f/image/TGr3UloUBGD0ryQrnxwioa3q.png?f=fotoalbum_large)
Instructie hieronder voor Ubuntu 22.04 zal op andere Linux distros ook wel werken.
1
2
3
4
5
6
7
8
9
10
11
| # 1. Zorg dat je de basics hebt sudo apt update sudo apt install python3-pip python3-venv python3-tk # tk is nodig voor matplotlib GUI # 2. Maak een virtuele omgeving (aanrader) python3 -m venv quatt-plot-env source quatt-plot-env/bin/activate # 3. Installeer de benodigde packages pip install --upgrade pip pip install requests matplotlib |
1
2
3
4
5
6
7
8
9
10
11
12
13
14
15
16
17
18
19
20
21
22
23
24
25
26
27
28
29
30
31
32
33
34
35
36
37
38
39
40
41
42
43
44
45
46
47
48
49
50
51
52
53
54
55
56
57
58
59
60
61
62
63
64
65
66
67
68
69
70
71
72
73
74
75
76
77
78
79
80
81
82
83
84
85
86
87
| import requests
import time
import matplotlib.pyplot as plt
from datetime import datetime
import json
# ────────────────────────────────────────────────
# CONFIGURATIE – pas aan waar nodig
# ────────────────────────────────────────────────
IP = "192.168.x.x" # IP-adres van jouw CIC
PORT = 8080
URL = f"http://{IP}:{PORT}/beta/feed/data.json"
MAX_POINTS = 300 # hoeveel punten tonen in grafiek (~5 minuten bij 1s)
UPDATE_INTERVAL = 1.0 # seconden
# ────────────────────────────────────────────────
# Data opslag
# ────────────────────────────────────────────────
times = []
flow_rates = []
# ────────────────────────────────────────────────
# Plot voorbereiden
# ────────────────────────────────────────────────
plt.ion() # interactieve modus
fig, ax = plt.subplots(figsize=(11, 6))
line, = ax.plot([], [], 'royalblue', linewidth=2, label='qc.flowRateFiltered (l/h)')
ax.set_title('Live doorstroom – qc.flowRateFiltered', fontsize=14)
ax.set_xlabel('Tijd')
ax.set_ylabel('Doorstroom (liter/uur)')
ax.grid(True, alpha=0.3)
ax.legend(loc='upper left')
plt.tight_layout()
# ────────────────────────────────────────────────
# Hoofdloop
# ────────────────────────────────────────────────
print("Starten met ophalen van", URL)
print("Druk Ctrl+C om te stoppen\n")
try:
while True:
try:
r = requests.get(URL, timeout=3.0)
r.raise_for_status()
data = r.json()
# Extracten van de gewenste waarde
flow = data['qc']['flowRateFiltered']
now = datetime.now()
times.append(now)
flow_rates.append(flow)
# Beperken van aantal punten (rolling window)
if len(times) > MAX_POINTS:
times.pop(0)
flow_rates.pop(0)
# Update plot
line.set_xdata(times)
line.set_ydata(flow_rates)
ax.relim()
ax.autoscale_view()
fig.canvas.draw()
fig.canvas.flush_events()
# Kleine status update in terminal (niet storend)
print(f"{now:%H:%M:%S} → {flow:6.1f} l/h", end='\r')
except (requests.RequestException, KeyError, json.JSONDecodeError) as e:
print(f" Fout: {e}", end='\r')
time.sleep(UPDATE_INTERVAL)
except KeyboardInterrupt:
print("\nGestopt door gebruiker")
plt.ioff()
plt.show(block=True) |
[edit]
Max points verhoogd tot 3000 om over een langere periode inzicht te krijgen. Je ziet dat het in het begin vrij stabiel is en later ontregeld lijkt. Nuttige data in ieder geval. Ga vandaag hetzelfde even bekijken bij een andere installatie.
[ Voor 5% gewijzigd door TM4 op 27-12-2025 14:19 ]
Ik lees wel eens vaker over bodemplaat verwarming. Zit dit er standard in? Of is dit Erin gezet en hoe dan aangestuurd?raven22 schreef op zaterdag 27 december 2025 @ 15:49:
Om de bodemplaatverwarming in mijn V1.0 duo niet onnodig lang aan te laten staan heb ik een automatisering gemaakt in HA.
Gezien de afbeelding werkt het prima. En aangezien de temperatuur vandaag ook niet boven de 7 zou zijn gekomen bespaart het weer wat kilowatjes.
[Afbeelding]
Misschien is het interessant voor ons om te horen hoe je dat hebt gedaan? Heb je temperatuur setpoint tijdelijk verhoogd zodra de buitentemperatuur boven de 4 graden is en de bodemplaat verwarming aan is, zodat de Quatt buitenunit tijdelijk uitschakelt en de hysterese tot 7 graden "gereset" wordt?raven22 schreef op zaterdag 27 december 2025 @ 15:49:
Om de bodemplaatverwarming in mijn V1.0 duo niet onnodig lang aan te laten staan heb ik een automatisering gemaakt in HA.
Gezien de afbeelding werkt het prima. En aangezien de temperatuur vandaag ook niet boven de 7 zou zijn gekomen bespaart het weer wat kilowatjes.
[Afbeelding]
WP: Quatt Mono (V1) jul 2023 + backup 2 AC AUX 3.5 kW, DIYless V3. 4 Jaga convectoren met zelfbouw fans, rest radiatoren. SWW: E-boiler. 200m2 vrijst 2008 A++++/NOM, gasloos feb24. PV: 60x, totaal 17.5kWp, 15W/35Z/10N. EV: MY laden via BLE HA integr
op heel tweakers zijn referrals niet toegestaan; hier dus ook niet. Hengelen naar referrals doen we ook niet aan.
Ook mensen zonder Quatt zijn in dit topic welkom en kunnen waardevolle informatie hebben voor (toekomstige) Quatt gebruikers en overige bezoekers van dit topic. We willen dus geen reacties meer zien zoals: "wat doe je hier, je hebt geen quatt." Als je denkt dat iemand aan het trollen is, of zich op een andere manier misdraagt, maak je een Topic Report aan en dan lossen de mods het op en ga je dus niet zelf reageren. Veder hebben we respect voor elkaars mening en/of keuzes en houden we het vriendelijk.
/f/image/z627a3Oo0i9rmL86cuNknIYi.png?f=fotoalbum_large)
/f/image/ZCDacy7pvFyv6RUwznpF5ANJ.png?f=fotoalbum_large)
/f/image/mEKOwNbRZReso520pWdD5kgz.png?f=fotoalbum_large)
/f/image/3wG3HoORXIr4B6Y8fAJ29ia9.png?f=fotoalbum_large)
/f/image/y5QJVYlwOYpjBXYqqVNpjPUs.png?f=fotoalbum_large)