Zou kunnen maar wel “qc.flowRateFilteredEhbrands schreef op woensdag 24 december 2025 @ 20:28:
[...]
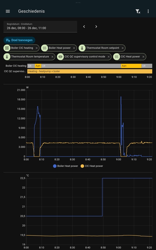
Al vaker besproken hier: de aanduiding van de controle mode is niet altijd betrouwbaar. Bij mij staat er ook regelmatig 3 terwijl de ketel helemaal niet meedoet. Dus als er twijfel is of mode 3 wel terecht is, dan even bij de ketel kijken. Kan zomaar "vals alarm" zijn.
835.536” dus goede kans dat de CV wel actief is en dat zou in die situatie met overshoot waarschijnlijk niet zo moeten zijn tenzij defrost misschien. Maar als de watertemperatuur weinig verschilt van de thermostat.otFtControlSetpoint zal de OT aangesloten CV inderdaad niets doen. En misschien zijn er meer uitzonderingen.
:strip_exif()/f/image/X7zvqxbIxAveKgprfFbYQh6y.jpg?f=fotoalbum_large)
:strip_exif()/f/image/niLbtRATtHb5i8FSrOzFAiwC.jpg?f=fotoalbum_large)
/f/image/5JE92qZyVXZoa8KHWFC1rVSN.png?f=fotoalbum_large)