Heb een Sparrow full-electric met voorgemonteerde binnenunit en 200L WeHeat boilervat op 50grC draaien.
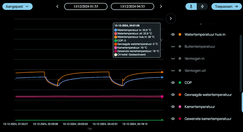
Kamertemp op 19,5 constant met Tado V3 en dan draait de wp mooi op constant vermogen.
Bij deze buitentemp is de watertemp rond de 33grC
Echter tijdens een SWW run zakt de kampertemp met paar tienden en gaat de vraagtemp omhoog van 34 naar 40grC met als gevolg dat na de run een (te) hoog vermogen wordt gevraagd. Met als gevolg overshoot in vermogen en watertemp en verlaagde COP.
Het regelalgoritme is hier bepaald niet op geoptimaliseerd .....
Gebeurt dit ook bij andere thermostaten ? bv de Honeywell T6 ?
Of is dit weer een typisch Tado V3 probleem.
Kamertemp op 19,5 constant met Tado V3 en dan draait de wp mooi op constant vermogen.
Bij deze buitentemp is de watertemp rond de 33grC
Echter tijdens een SWW run zakt de kampertemp met paar tienden en gaat de vraagtemp omhoog van 34 naar 40grC met als gevolg dat na de run een (te) hoog vermogen wordt gevraagd. Met als gevolg overshoot in vermogen en watertemp en verlaagde COP.
Het regelalgoritme is hier bepaald niet op geoptimaliseerd .....
Gebeurt dit ook bij andere thermostaten ? bv de Honeywell T6 ?
Of is dit weer een typisch Tado V3 probleem.
:strip_exif()/f/image/0cXZUO28KDhypRgNYXn75npU.jpg?f=fotoalbum_large)
:strip_exif()/f/image/yuIMTAnQexz2SsvPpD2WAr2c.jpg?f=fotoalbum_large)
/f/image/k4JO6lupJXQica4YjOpGWCVD.png?f=fotoalbum_large)
/f/image/hm7R81Ek1uVDiMgJ8NTz9Mzk.png?f=fotoalbum_large)
/f/image/xaSEQRrYuPKFMBTioEpPqy0L.png?f=fotoalbum_large)
/f/image/QfIruVp0JSEq7EzBAOd0SM5z.png?f=fotoalbum_large)
/f/image/bQEg644UyBHvpUzaXpU6DIws.png?f=fotoalbum_large)
/f/image/M7zmNSDUAdOqpR3BTpmXnw73.png?f=fotoalbum_large)
/f/image/YmWrDywgzl3homnRn031nNc3.png?f=fotoalbum_large)
/f/image/3l1jR9s2AaebNeBijd3xKgpW.png?f=fotoalbum_large)
:strip_exif()/f/image/4CtcgXBi6j9OGPIsFwfxc40P.jpg?f=fotoalbum_large)
:strip_exif()/f/image/E8KAcGSn3NL7ZcrhQQVxH9eV.jpg?f=fotoalbum_large)
:strip_exif()/f/image/BvUVpWYsgLSs1Xy2OEbaFmQZ.jpg?f=fotoalbum_large)
:strip_exif()/f/image/PZoKF6OMszcKcmKSq4OaKo2Y.jpg?f=fotoalbum_large)
:strip_exif()/f/image/xtJuzD4bVTVUgRXMedZkWg0x.jpg?f=fotoalbum_large)
:strip_exif()/f/image/4fE9AxkkNKIxT7Td2dvTsoOS.jpg?f=fotoalbum_large)
:strip_exif()/f/image/3DbxCFuWFhVzE2iMdO9jzqnL.jpg?f=fotoalbum_large)
/f/image/aIEkIZVwsMl7Aqa7BsTrO9Us.png?f=fotoalbum_large)
/f/image/hQbrKyH37HOE2oppQYYsowHd.png?f=fotoalbum_large)
/f/image/52fGQP5zwmha3hoP93wqU2FU.png?f=fotoalbum_large)
:strip_exif()/f/image/Pltk6ndRJ8HaGfSB2jDJAqEa.jpg?f=fotoalbum_large)
:strip_exif()/f/image/xYJjL7wgPVM55nJFSNEOMBTO.jpg?f=fotoalbum_large)
/f/image/T8rMkyALaXwbnXx2ODcQFcCd.png?f=fotoalbum_large)
/f/image/xSV1uvhCijjCZ77ijwzuNAWA.png?f=fotoalbum_large)
/f/image/WfLkrDLbgK17Mp0qf7fes2P1.png?f=fotoalbum_large)
/f/image/QJE4quU4V45wr1IVCBCeE9mF.png?f=fotoalbum_large)
/f/image/2IPDUdDpHX8OcZiKV9BL9qnY.png?f=fotoalbum_large)
/f/image/TtrMmgdE8XG83Ub17cEWAlnm.png?f=fotoalbum_large)
/f/image/GRv1SofWnCe4fbWDZhhrUdHr.png?f=fotoalbum_large)
:strip_exif()/f/image/l3JB8eHpRUjmFWxwun78vSKa.jpg?f=fotoalbum_large)
:strip_exif()/f/image/jyTjnEq97igMJO6lZ7ujTtb3.jpg?f=fotoalbum_large)
:strip_exif()/f/image/Nd8j8vJRAbpubYf36UYr6Cyf.png?f=user_large)
:strip_exif()/f/image/sIidmGrT0WNFNVHNudrQX1vC.jpg?f=fotoalbum_large)
:strip_exif()/f/image/w59SOhU8tfk1fhoO5ycqWE2R.jpg?f=fotoalbum_large)
:strip_exif()/f/image/nu5DvGV7r4oWLttUaiYJMnQ7.jpg?f=fotoalbum_large)
/f/image/uRZNqGQwaiGQN8qGOOC5mDtH.png?f=fotoalbum_large)
/f/image/3uddLuiu8hNGvWRCPKqSJXSi.png?f=fotoalbum_large)
/f/image/eAnE0bDjEjEFMTMP6DYX4RcT.png?f=fotoalbum_large)
/f/image/BeLtQqODZQe5i6oYoV3Y5ZuB.png?f=fotoalbum_large)
:strip_exif()/f/image/dU85lfO7zLnMtlqnbmrAuOvA.jpg?f=fotoalbum_large)
:strip_exif()/f/image/nMMcTbB5yTQwELoyxHN4n3fW.jpg?f=fotoalbum_large)
:strip_exif()/f/image/9W1Q1EYjk8FCENIfwzzyXH3q.jpg?f=fotoalbum_large)