Jaren '30 woning | ZP: 16x 300Wp zuid, 8x 450Wp oost, 6x 450Wp west SolarEdge | Gasloos sinds 31 okt 2025 | WeHeat Blackbird P80 | EV: Corsa-E (2020) & ID.3 (2020)
Thanks. SWW staat op 42 graden. Na legionellarun heb ik inderdaad meer water.orillion schreef op zondag 8 februari 2026 @ 18:49:
[...]
Er zit geen pomp in je warmwater leiding, dat is alleen het circuit van/naar je warmtepomp.
Hoe warm staat je SWW? Hoe warmer hoe meer je mengkraan er koud bij mengt, waardoor je iets meer water zult hebben.
Ik heb een WeHeat Flint P40 hybride installatie met 50L buffervat en LTV convectoren in een wat ouder huis en OpenTherm sturing.
De Flinkt maakt heel vaak dit soort zaagtanden (zie onderstaand). Zou het niet beter zijn als ie naar een vlakke, lager vermogen draait, in plaats van zo te pendelen?
Wise enough to play the fool
M'n vraag was vooral of de 3u een redelijke duur is, en blijkbaar welPr088 schreef op zondag 8 februari 2026 @ 21:44:
[...]
Wat is je vraag of probleem precies? 3 uur op zulke cijfers is prima, had het vanmiddag ook. Als je vindt dat de run te lang duurt en je te lang geen verwarming hebt, dan zou ik inderdaad eerder op de dag een sww run inplannen naar bijvoorbeeld 50 of 55.
Omdat m'n BB 4runs in 2 weken heeft gedaan, twijfelde ik er aan of hij ze af kon maken en of het "legionella gedrag" van mijn pomp klopte.
Het op koude dagen het opwarmen van SWW spreiden ga ik onthouden; het kost wellicht iets meer energie, maar verkort de opwarm-pauze wel.
Iig, vraag beantwoord, thanks allemaal
Zet hem eens op stooklijn en vrijwel zeker ben je van die zaagtand af. Je pomp zal veel gelijkmatiger lopen.kmv schreef op zondag 8 februari 2026 @ 23:11:
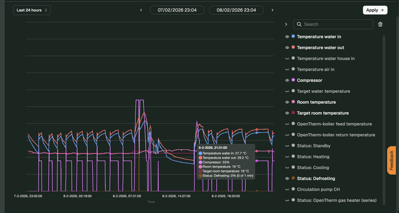
Beste Tweakers,
Ik heb een WeHeat Flint P40 hybride installatie met 50L buffervat en LTV convectoren in een wat ouder huis en OpenTherm sturing.
De Flinkt maakt heel vaak dit soort zaagtanden (zie onderstaand). Zou het niet beter zijn als ie naar een vlakke, lager vermogen draait, in plaats van zo te pendelen?
[Afbeelding]
Langere, vlakkere runs zijn efficienter. Je kan zoals aangegeven de WP via een stooklijn aansturen ipv opentherm. Maar ook met opentherm moet dit natuurlijk kunnen. Vraag is dus waarom dit gedrag zo is. Kun je meer delen over de installatie? Wat is de opstelling? Waar staat/hangt de thermostaat? Komt de kamer wel op temperatuur met dit gedrag?kmv schreef op zondag 8 februari 2026 @ 23:11:
Beste Tweakers,
Ik heb een WeHeat Flint P40 hybride installatie met 50L buffervat en LTV convectoren in een wat ouder huis en OpenTherm sturing.
De Flinkt maakt heel vaak dit soort zaagtanden (zie onderstaand). Zou het niet beter zijn als ie naar een vlakke, lager vermogen draait, in plaats van zo te pendelen?
[Afbeelding]
Ik zie dit gedrag bij mijn Flint ontstaan als de CV ketel bijspringt.kmv schreef op zondag 8 februari 2026 @ 23:11:
Beste Tweakers,
Ik heb een WeHeat Flint P40 hybride installatie met 50L buffervat en LTV convectoren in een wat ouder huis en OpenTherm sturing.
De Flinkt maakt heel vaak dit soort zaagtanden (zie onderstaand). Zou het niet beter zijn als ie naar een vlakke, lager vermogen draait, in plaats van zo te pendelen?
[Afbeelding]
Ik kan dit hydraulisch, maar ook niet om heel veel andere redenen, niet volgen. Ik vind bij Weheat ook nergens dat er voor tapwater ook een buffervat nodig is. Zie ik iets over het hoofd?
Defrosts...-Marc- schreef op maandag 9 februari 2026 @ 08:16:
[...]
Ik zie dit gedrag bij mijn Flint ontstaan als de CV ketel bijspringt.
Hier werkt het met een Sparrow en een 300l vat ook prima zonder buffervat hoor...Kanseleur schreef op maandag 9 februari 2026 @ 10:45:
Mijn installateur heeft inmiddels een nieuw argument om een buffervat te plaatsen. Nadat ik eerst had aangegeven (mede door reacties hier) dat een buffervat niet zoveel toevoegd aan de vloerverwarming, kwam nu het verhaal dat dat inderdaad niet nodig is, maar wel om het boilervat te verwarmen. De Blackbird heeft volgens de installateur watercapaciteit nodig om de verwarmingsspiraal van het boilervat (300l) te verwarmen. Dit buffervat zou dan met een 3-wegklep aangesloten moeten worden.
Ik kan dit hydraulisch, maar om heel veel andere redenen, niet volgen. Ik vind bij Weheat ook nergens dat er voor tapwater ook een buffervat nodig is. Zie ik iets over het hoofd?
What a fine day for Science! | Specs
Zou maar snel een andere installateur zoeken. Wat een onzin verhaal. Kies ook voor een 2e pomp ipv driewegklep. Die kan ook gemonitord worden een klep niet.Kanseleur schreef op maandag 9 februari 2026 @ 10:45:
Mijn installateur heeft inmiddels een nieuw argument om een buffervat te plaatsen. Nadat ik eerst had aangegeven (mede door reacties hier) dat een buffervat niet zoveel toevoegd aan de vloerverwarming, kwam nu het verhaal dat dat inderdaad niet nodig is, maar wel om het boilervat te verwarmen. De Blackbird heeft volgens de installateur watercapaciteit nodig om de verwarmingsspiraal van het boilervat (300l) te verwarmen. Dit buffervat zou dan met een 3-wegklep aangesloten moeten worden.
Ik kan dit hydraulisch, maar om heel veel andere redenen, niet volgen. Ik vind bij Weheat ook nergens dat er voor tapwater ook een buffervat nodig is. Zie ik iets over het hoofd?
[ Voor 4% gewijzigd door Carboy54 op 09-02-2026 11:32 ]
Weheat Sparrow + WH-MDC09J3E5 + ITHO AMBER 9.5. 26x245 WP Panelen. WP boiler 200L Adviseur Warmtepomponline&Fancoilonline
Ook hier een 300L tapwatervat - geen buffervat in mijn installatie. Werkt prima (uiteraard). De 'voorgeschreven' methode vanuit WeHeat is 2 circulatie-pompen.Kanseleur schreef op maandag 9 februari 2026 @ 10:45:
Mijn installateur heeft inmiddels een nieuw argument om een buffervat te plaatsen. Nadat ik eerst had aangegeven (mede door reacties hier) dat een buffervat niet zoveel toevoegd aan de vloerverwarming, kwam nu het verhaal dat dat inderdaad niet nodig is, maar wel om het boilervat te verwarmen. De Blackbird heeft volgens de installateur watercapaciteit nodig om de verwarmingsspiraal van het boilervat (300l) te verwarmen. Dit buffervat zou dan met een 3-wegklep aangesloten moeten worden.
Ik kan dit hydraulisch, maar ook niet om heel veel andere redenen, niet volgen. Ik vind bij Weheat ook nergens dat er voor tapwater ook een buffervat nodig is. Zie ik iets over het hoofd?
Beter ten halve gekeerd dan ten hele verdwaald. Een goede installatie is een cruciale voorwaarde voor een goed werkend systeem waar je veel geld in gaat steken, maar daarna ook nog vele jaren gebruik van moet maken. Mocht door een sub-optimale installatie de efficiency te wensen over laten dan nemen de operationele kosten toe. En die voel je jaar op jaar.Kanseleur schreef op maandag 9 februari 2026 @ 12:04:
En inderdaad beginnen er inmiddels wat vraagtekens op te doemen bij deze partij.
- Error requesting weheat data: Cannot connect to host auth.weheat.nl:443 ssl:default [Network unreachable]
Heb je ergens documentatie vanuit Weheat wat dat bevestigd? Mijn installateur zegt dat dat aan de orde is bij alle andere behalve de Blackbird.Klein puntje van orde voor de installateur: de blackbird mag bij een muur staan, maar dan wel met de kant met de aansluitingen naar de muur toe, met een afstand van minimaal 30cm. De andere zijdes moeten minimaal 1 meter vrij hebben: Dit om recirculatie te voorkomen. Wat is de afstand tot de muur bij jouw opstelling?
Dank!
Zo is het systeem bi jons ook geïnstalleerd. Een pomp voor cv en een pomp voor SWW. Tot nu toe wordt het boilervat van 300 liter (met daarin een spiraal met cv-water) consistent verwarmd, waneer nodig. Boilervat staat in de aangebouwde, ongeïsoleerde schuur. Werkt tot nu toe prima.Satefan schreef op maandag 9 februari 2026 @ 11:55:
[...]
Ook hier een 300L tapwatervat - geen buffervat in mijn installatie. Werkt prima (uiteraard). De 'voorgeschreven' methode vanuit WeHeat is 2 circulatie-pompen.
Niks geen probleem hier, in 2 weken geen enkele timout of missende data.Dbm12 schreef op maandag 9 februari 2026 @ 13:17:
Nog geen bericht hier gelezen erover waardoor ik vermoed dat het een probleem aan mijn zijde is. Maar hebben jullie ook last ervan dat de WeHeat API zeer vaak een foutmelding geeft?Mijn home assistant ziet er sinds dit weekend als volgt uit:
- Error requesting weheat data: Cannot connect to host auth.weheat.nl:443 ssl:default [Network unreachable]
[Afbeelding]
Installatiehandleiding pagina 16. Zo moeilijk is het toch niet om die te volgen voor een installatateur, ongebrijpelijkcwoldendorp schreef op maandag 9 februari 2026 @ 13:39:
[...]
Heb je ergens documentatie vanuit Weheat wat dat bevestigd? Mijn installateur zegt dat dat aan de orde is bij alle andere behalve de Blackbird.
Dank!
Zorg voor voldoende vrije ruimte rondom de Blackbird om voldoende luchtverversing te garanderen. De
minimale vrije ruimte is weergegeven in Figuur 1, echter adviseren wij voor optimale efficiëntie de lange
kanten van de warmtepomp zo veel mogelijk vrij te houden (>30cm).
heeft iemand die installatiehandleiding voor mij?STIMPPYYY schreef op maandag 9 februari 2026 @ 14:02:
[...]
Installatiehandleiding pagina 16. Zo moeilijk is het toch niet om die te volgen voor een installatateur, ongebrijpelijk
Zorg voor voldoende vrije ruimte rondom de Blackbird om voldoende luchtverversing te garanderen. De
minimale vrije ruimte is weergegeven in Figuur 1, echter adviseren wij voor optimale efficiëntie de lange
kanten van de warmtepomp zo veel mogelijk vrij te houden (>30cm).
https://warmland.nl/wp-co...25_Warmland_Amsterdam.pdfcwoldendorp schreef op maandag 9 februari 2026 @ 14:15:
[...]
heeft iemand die installatiehandleiding voor mij?
Dank! Als ik dat lees dan hebben ze hem conform handleiding geplaatst, immers de afstand tot de muur is 50 - 75 cm. Maar leuke leesvoer :-)
[ Voor 97% gewijzigd door Kanseleur op 09-02-2026 14:26 . Reden: was al gestuurd. ]
Maar ja wat is logisch.
Zie deze opstelling, zelfs als de afstand tot de muur in orde zou zijn...
Dan zuigt hij toch aardig zijn eigen lucht aan.. slechte cop ...etc
En zeker bij "defrost mania weer" ..waarbij er eigenlijk nooit voldoende wind is..
Als bladzuiger ok maar als warmtepomp is een Bb hiervoor niet ontworpen los van de opstelling. Hier hoort een Sparrow of gelijksoortige warmtepomp.X21r schreef op maandag 9 februari 2026 @ 14:37:
Leuk die cm aanduiding voor de afstand in een hoek.
Maar ja wat is logisch.
Zie deze opstelling, zelfs als de afstand tot de muur in orde zou zijn...
Dan zuigt hij toch aardig zijn eigen lucht aan.. slechte cop ...etc
En zeker bij "defrost mania weer" ..waarbij er eigenlijk nooit voldoende wind is..
[Afbeelding]
Weheat Sparrow + WH-MDC09J3E5 + ITHO AMBER 9.5. 26x245 WP Panelen. WP boiler 200L Adviseur Warmtepomponline&Fancoilonline
Foto is niet van mij ..ik heb er niets mee te maken ..maar blijkbaar heeft iemand de instructies "gelezen ".. Maar het gaat om de maten die aan gegeven zijn door Weheat.. waarbij het logische van de lucht verplaatsing niet is aan gegeven en DUS verkeerd kan worden geïnterpreteerd.Carboy54 schreef op maandag 9 februari 2026 @ 14:40:
[...]
Als bladzuiger ok maar als warmtepomp is een Bb hiervoor niet ontworpen los van de opstelling. Hier hoort een Sparrow of gelijksoortige warmtepomp.
Correct maar dergelijke opstellingen komen met de regelmaat voorbij.X21r schreef op maandag 9 februari 2026 @ 14:46:
[...]
Foto is niet van mij ..ik heb er niets mee te maken ..maar blijkbaar heeft iemand de instructies "gelezen ".. Maar het gaat om de maten die aan gegeven zijn door Weheat.. waarbij het logische van de lucht verplaatsing niet is aan gegeven en DUS verkeerd kan worden geïnterpreteerd.
Weheat Sparrow + WH-MDC09J3E5 + ITHO AMBER 9.5. 26x245 WP Panelen. WP boiler 200L Adviseur Warmtepomponline&Fancoilonline
Een warmtepomp installateur kan toch ook nadenken, neem ik aan?X21r schreef op maandag 9 februari 2026 @ 14:46:
[...]
Foto is niet van mij ..ik heb er niets mee te maken ..maar blijkbaar heeft iemand de instructies "gelezen ".. Maar het gaat om de maten die aan gegeven zijn door Weheat.. waarbij het logische van de lucht verplaatsing niet is aan gegeven en DUS verkeerd kan worden geïnterpreteerd.
Jaren_30_huis_gasloos
Update en wellicht handig voor degene die er ooit op zoeken. Het is opgelost door andere pluggen te gebruiken bij de muurbeugel. Blijkbaar bestaan er ook wandpluggen welke geluid- en tril dempend zijn. In dit geval het volgende gebruikt:DutchDragon schreef op maandag 1 december 2025 @ 21:23:
Zijn hier ervaringen mbt Sparrow P60 en gevelbevestiging? Wanneer het boven de 60% gaat draaien dan resoneert het ontzettend. Installateur wilt verder niet kijken naar een oplossing waar mijn inziens de beugel voornamelijk de oorzaak is en wilt enkel overgaan op verplaatsing naar plat dak.
Voor nu maar even experimenteren op stooklijn..
https://www.warmteservice...d-incl-schroef/p/42556660
Mooi! Wel best betaald voor 4 pluggen.DutchDragon schreef op maandag 9 februari 2026 @ 14:56:
[...]
Update en wellicht handig voor degene die er ooit op zoeken. Het is opgelost door andere pluggen te gebruiken bij de muurbeugel. Blijkbaar bestaan er ook wandpluggen welke geluid- en tril dempend zijn. In dit geval het volgende gebruikt:
https://www.warmteservice...d-incl-schroef/p/42556660
Nogal een verschil in mijn ogen.
Ik zou de drager aan de muur juist zo krachtig/strak/stevig mogelijk willen en de WP op die drager juist weer zo los/beweeglijk mogelijk (uiteraard zonder dat hij eraf kan kninkelen), om die trillingen weer zoveel mogelijk uit je constructie te houden.
Het gaat hier volgens mij om het ophangen van de ciruclatiepompen binnen in de technische ruimte. Niet voor de WP zelf.rob2011 schreef op maandag 9 februari 2026 @ 15:35:
en naar een paar jaar is het rubber vergaan en hangt de WP aan de leiding.
Ik weet niet hoeveel circulatie pompen er echt resoneren. Ik denk eerder een bijgeluid geven. Maar dat zal niet in de bevestiging zitten maar de pomp zelf. Wel mooie pluggen als mensen er wel last van hebben.Satefan schreef op maandag 9 februari 2026 @ 16:11:
[...]
Het gaat hier volgens mij om het ophangen van de ciruclatiepompen binnen in de technische ruimte. Niet voor de WP zelf.
[ Voor 3% gewijzigd door DutchDragon op 09-02-2026 17:15 ]
Die hebben ze na mijn klacht van trillingen in de wand ook geplaatst. Is vrijwel geheel weg. Restje is niet storend.DutchDragon schreef op maandag 9 februari 2026 @ 14:56:
[...]
Update en wellicht handig voor degene die er ooit op zoeken. Het is opgelost door andere pluggen te gebruiken bij de muurbeugel. Blijkbaar bestaan er ook wandpluggen welke geluid- en tril dempend zijn. In dit geval het volgende gebruikt:
https://www.warmteservice...d-incl-schroef/p/42556660
cwoldendorp schreef op maandag 9 februari 2026 @ 14:23:
[...]
Dank! Als ik dat lees dan hebben ze hem conform handleiding geplaatst, immers de afstand tot de muur is 50 - 75 cm. Maar leuke leesvoer :-)
:strip_exif()/f/image/5lHbYVVxBGl2pVe0ORObsztY.jpg?f=fotoalbum_large)
Weet je dat heel zeker?
De handleiding zegt 1000mm minimaal. Jij zegt 50-75cm.
Jouw blackbird moet een kwartslag draaien, dan voldoe je aan de voorgeschreven opstelling.
Wise enough to play the fool
Ik had vandaag ook een defrost met 5 graden. Best mogelijk want het uur voor de defrost was het zeker onder de 5, misschien wel onder de 4 graden. Het was hier veel vochtiger en veel minder zon dan afgelopen dagen.Cherdium schreef op maandag 9 februari 2026 @ 17:34:
Ik heb vandaag een merkwaardige voorval met mijn Sparrow midden op de dag deed hij een defrost met een buiten temperatuur van 5-6 graden. Ik heb niet gezien of hij bevroren was met deze temperaturen lijkt me dat beetje apart ook het normale patroon van compressor die optoert van te voren en dan na de defrost was niet aanwezig. Heel apart hier onder de afbeelding van stroomverbruikt. de eerste defrost is normale patroon de 2e is die aparte ook lijkt mijn cop laatste dagen afwijken waar ik eerst regelmatige bij deze temperaturen boven de 6 zat lijkt hij nu net boven de 5 te komen
[Afbeelding]
[ Voor 96% gewijzigd door Jpiek op 09-02-2026 20:18 ]
Denk niet dat het echt kwaad kan, maar dat kan een dikke kras op het kunstof van je net geleverde nagelnieuwe auto ook niet...
Bijvoorbeeld: https://www.amazon.nl/Eru...nenkam%2Caps%2C100&sr=8-3
Ik zou dat niet doen. Je hebt net voor 10K+ een installatie aangeschaft, die goed moet functioneren en helemaal in orde zijn, en waar je garantie op hebt. Als je er zelf aan gaat 'pielen' en er is ooit wat. Ik zou t sowieso bij de installateur (en ook WeHeat denk ik) melden.Razer schreef op dinsdag 10 februari 2026 @ 09:25:
@ThijsL was op mijn warmtepomp bij plaatsen ook het gevallen, is met een vinnenkam van paar euro heel makkelijk zelf even op te lossen.
Bijvoorbeeld: https://www.amazon.nl/Eru...nenkam%2Caps%2C100&sr=8-3
Je hebt hem van de installateur gekocht, dus daar alleen melden. Die mag het oplossen op de manier die hij/zij wil, zolang het resultaat maar goed is. (Met zo’n kam of een nieuwe blackbird of korting op de aanschafSatefan schreef op dinsdag 10 februari 2026 @ 09:27:
[...]
Ik zou dat niet doen. Je hebt net voor 10K+ een installatie aangeschaft, die goed moet functioneren en helemaal in orde zijn, en waar je garantie op hebt. Als je er zelf aan gaat 'pielen' en er is ooit wat. Ik zou t sowieso bij de installateur (en ook WeHeat denk ik) melden.
Dit heeft mijn airco binnenunit zelfs aan de binnenkant, dus dat is dan in de fabriek gebeurt (Mitsubishi model)
Als er nog lucht door de vinnen kan het geen kwaad.
Ik zou voor zijn kleine hoeveelheid gebogen vinnen geen moeite doen, nu staat die op zijn plek en werkt. Het gaat je alleen maar esthestiek opleveren, die niemand, inclusief jezelf, gaat zien.
Enyaq iV 80 - 5135 Wp
Ik zou het niet accepteren. Gezien de sporen, denk ik dat de installateurs de BB verkeerd getild hebben. Maar dat is een aanname.Kodess schreef op dinsdag 10 februari 2026 @ 10:48:
Het is toch heel normaal dat sommige vinnen verbogen zijn?
Dit heeft mijn airco binnenunit zelfs aan de binnenkant, dus dat is dan in de fabriek gebeurt (Mitsubishi model)
Als er nog lucht door de vinnen kan het geen kwaad.
Ik zou voor zijn kleine hoeveelheid gebogen vinnen geen moeite doen, nu staat die op zijn plek en werkt. Het gaat je alleen maar esthestiek opleveren, die niemand, inclusief jezelf, gaat zien.
Hybride BB P80 WP, Atag i36CZ, 14 x 330 WP zonnepanelen, Marstek Venus E 3.0 5,12kWh, HA tooling
Ik vind dat je als koper voor dit bedrag wel wat mag eisen. Als dit na verloop van tijd/een jaar gebeurt, soit, maar bij aanschaf moet dit gewoon in orde zijn. Net zoals iemand hierboven zegt: een autoverkoper vertelt je ook niet bij de aanschaf van een nieuwe auto dat je niet moet zeuren over die kras 'want hij rijdt en schakelt prima'.Kodess schreef op dinsdag 10 februari 2026 @ 10:48:
Het is toch heel normaal dat sommige vinnen verbogen zijn?
Dit heeft mijn airco binnenunit zelfs aan de binnenkant, dus dat is dan in de fabriek gebeurt (Mitsubishi model)
Als er nog lucht door de vinnen kan het geen kwaad.
Ik zou voor zijn kleine hoeveelheid gebogen vinnen geen moeite doen, nu staat die op zijn plek en werkt. Het gaat je alleen maar esthestiek opleveren, die niemand, inclusief jezelf, gaat zien.
Ik zou zeggen, ga eens kijken naar de convectorcondensor van je auto airco, die zal ook vanaf dag 1 dit soort gebogen vinnen hebben.Kanseleur schreef op dinsdag 10 februari 2026 @ 11:07:
[...]
Ik vind dat je als koper voor dit bedrag wel wat mag eisen. Als dit na verloop van tijd/een jaar gebeurt, soit, maar bij aanschaf moet dit gewoon in orde zijn. Net zoals iemand hierboven zegt: een autoverkoper vertelt je ook niet bij de aanschaf van een nieuwe auto dat je niet moet zeuren over die kras 'want hij rijdt en schakelt prima'.
De vinnen zijn er niet voor het design, maar voor de functionaliteit, en dit verandert niets aan de functionaliteit.
Het zit aan de onderkant, is totaal niet zichtbaar.
Maar goed, iedereen heeft zijn eigen grens van wat acceptabel is. Persoonlijk lijkt het me zoveel meer moeite en kopzorgen om hierover te gaan klagen en onderhandelen. Ik ga ook niet klagen als de logo's op de 4 wielen niet allemaal tegelijkertijd goed rechtop staan. Vind ik persoonlijk ook de moeite niet waard.
Thijs vroeg of kan dit kwaad of moeten we terug. Het antwoord is volgens mij, nee het kan geen kwaad en je hoeft niet terug. Mag je terug? Tuurlijk, vraag ik me wel af wat je dan verwacht. Een nieuwe? Of dat hij met een kam ze weer recht probeert te trekken. Als ik installateur was zou ik of niets doen, of extra vragen om ze recht te trekken.
[ Voor 14% gewijzigd door Kodess op 10-02-2026 11:15 ]
Enyaq iV 80 - 5135 Wp
convector = condensor in de autoKodess schreef op dinsdag 10 februari 2026 @ 11:12:
[...]
Ik zou zeggen, ga eens kijken naar de convector van je auto airco, die zal ook vanaf dag 1 dit soort gebogen vinnen hebben.
De vinnen zijn er niet voor het design, maar voor de functionaliteit, en dit verandert niets aan de functionaliteit.
Het zit aan de onderkant, is totaal niet zichtbaar.
Maar goed, iedereen heeft zijn eigen grens van wat acceptabel is. Persoonlijk lijkt het me zoveel meer moeite en kopzorgen om hierover te gaan klagen en onderhandelen. Ik ga ook niet klagen als de logo's op de 4 wielen niet allemaal tegelijkertijd goed rechtop staan. Vind ik persoonlijk ook de moeite niet waard.
Ik kan dit toch echt niet ontdekken bij mijn BB of bij mijn Airco's. Of het echt 'normaal' is weet ik niet, maar logisch gezien lijkt dit mij dit niet normaal.Kodess schreef op dinsdag 10 februari 2026 @ 11:12:
[...]
Ik zou zeggen, ga eens kijken naar de convectorcondensor van je auto airco, die zal ook vanaf dag 1 dit soort gebogen vinnen hebben.
De vinnen zijn er niet voor het design, maar voor de functionaliteit, en dit verandert niets aan de functionaliteit.
Het zit aan de onderkant, is totaal niet zichtbaar.
Maar goed, iedereen heeft zijn eigen grens van wat acceptabel is. Persoonlijk lijkt het me zoveel meer moeite en kopzorgen om hierover te gaan klagen en onderhandelen. Ik ga ook niet klagen als de logo's op de 4 wielen niet allemaal tegelijkertijd goed rechtop staan. Vind ik persoonlijk ook de moeite niet waard.
Thijs vroeg of kan dit kwaad of moeten we terug. Het antwoord is volgens mij, nee het kan geen kwaad en je hoeft niet terug. Mag je terug? Tuurlijk, vraag ik me wel af wat je dan verwacht. Een nieuwe? Of dat hij met een kam ze weer recht probeert te trekken. Als ik installateur was zou ik of niets doen, of extra vragen om ze recht te trekken.
Zou er persoonlijk niet teveel energie insteken. Wel melden in ieder geval. Desnoods met zo'n kammetje fixen.
Groet, Ubo
Ik heb een Weheat Flint zonder buffervat rechtstreek aangesloten op de vloerverwarming zonder pomp en maak gebruik van de stooklijn. Sinds een paar dagen zie ik vaker schommelingen in de compressorlijn van 40% naar 50% en weer terug (pendelen).
Is het schommelen van de compressor lijn normaal bij het oplopen van de buitentemperatuur of zijn hier oplossingen voor om het te voorkomen?
Waarom doet dit er toe?ubo3103 schreef op dinsdag 10 februari 2026 @ 11:56:
Sinds enkele dagen (vorige week) mis ik het ‘vlammetje’ op de Honeywell Round (modulation wireless) . Eerder was dit symbool zichtbaar op de thermostaat. BB 80 staat al zo’n 2 maanden op stooklijn, en het symbool was de hele tijd zichtbaar. Als de BB op opentherm stond was het symbool alleen zichtbaar als de warmtepomp actief was. Iemand anders dit verschijnsel ook waargenomen? Is er een update geweest die dit misschien heeft veroorzaakt?
Groet, Ubo
Vlammetje houdt in dat de thermostaat warmtevraag richting de warmtepomp doet, maar die is bij jou sowieso niet afhankelijk van de OpenTherm sturing daar je op stooklijn draait.
Draai je thermostaat een paar graden omhoog, en tada vlammetje. Maar ook daar doet je BB dan niks mee.
Dit is geen pendelen, pendelen is een warmtepomp die elke 5 mintuten aan-uit gaat, dit is moduleren van de compressor en verder volledig normaal.Michs schreef op dinsdag 10 februari 2026 @ 11:58:
Goedemorgen,
Ik heb een Weheat Flint zonder buffervat rechtstreek aangesloten op de vloerverwarming zonder pomp en maak gebruik van de stooklijn. Sinds een paar dagen zie ik vaker schommelingen in de compressorlijn van 40% naar 50% en weer terug (pendelen).
Is het schommelen van de compressor lijn normaal bij het oplopen van de buitentemperatuur of zijn hier oplossingen voor om het te voorkomen?
[Afbeelding]
Ik heb nu mijn thermostaat op 25 graden staan en de stooklijn verwarmt het tot 20 graden. Dit doe ik omdat de thermostaat de kleppen van de vloerverwarming aanstuurt en die wil ik altijd open hebben. Maar dat vlammetje doet verder niks met de warmtepomp.ubo3103 schreef op dinsdag 10 februari 2026 @ 11:56:
Sinds enkele dagen (vorige week) mis ik het ‘vlammetje’ op de Honeywell Round (modulation wireless) . Eerder was dit symbool zichtbaar op de thermostaat. BB 80 staat al zo’n 2 maanden op stooklijn, en het symbool was de hele tijd zichtbaar. Als de BB op opentherm stond was het symbool alleen zichtbaar als de warmtepomp actief was. Iemand anders dit verschijnsel ook waargenomen? Is er een update geweest die dit misschien heeft veroorzaakt?
Groet, Ubo
Waarschijnlijk is het bij jou in huis nu warmer dan de instelling van de thermostaat. Dan verdwijnt het vlammetje daar uit het scherm.
Leesvoer voor de installateur dan.
Ze komen er nu achter dat ze de keerkleppen zijn vergeten te plaatsen…
Wordt alsnog gedaan.
Zijn nu een jaar verder met storingen, 30 telefoontjes, emails en appjes. Hoop dat dit alles oplost maar heb er weinig vertrouwen in.
[ Voor 0% gewijzigd door teacher op 10-02-2026 18:32 . Reden: Quote gefikst ]
Heeft je installateur de cursus bij weheat wel gevolgd en ook op zitten letten?jeanfrancois schreef op dinsdag 10 februari 2026 @ 15:43:
[quote]teacher schreef op zondag 8 februari 2026 @ 08:47:
[...]
Leesvoer: https://support.weheat.nl...-oplossing?language=nl_NL
[...]
Leesvoer voor de installateur dan.
Ze komen er nu achter dat ze de keerkleppen zijn vergeten te plaatsen…
Wordt alsnog gedaan.
Zijn nu een jaar verder met storingen, 30 telefoontjes, emails en appjes. Hoop dat dit alles oplost maar heb er weinig vertrouwen in.
Dit is niet even een klein foutje...keerkleppen vergeten.
21x325WP, 10x410WP, SE10K, Blackbird 8K, vloerverwarming en fancoils, Vent-Axia WTW, EV sinds 2018
Ja daar ben ik niet bij geweest.Tijgerkracht schreef op dinsdag 10 februari 2026 @ 15:52:
[...]
Heeft je installateur de cursus bij weheat wel gevolgd en ook op zitten letten?
Dit is niet even een klein foutje...keerkleppen vergeten.
Maar van een landelijk werkende Weheat installateur mag ik als klant toch verwachten dat zij hun vak verstaan. Probleem is dat er weer onderaannemers ingeschakeld worden die er de ballen verstand van hebben.
Weheat heeft hier zijn zaken niet op orde.
Onze BB draait goed dus het element wordt vrijwel nooit gebruikt. De installateur gaf aan het op te gaan lossen en het lekwater kan ik in de tussentijd opvangen, geen majeure problemen dus op het moment.
Wel was ik benieuwd of dit vaker voorkomt, ik kon er geen berichten over vinden op het forum. Het lijkt een generiek onderdeel te zijn, niet specifiek van WeHeat.
Op dit moment zijn zowel de Honeywell Lyric T6 als de Nefit ModuLine aangesloten op de modulerende aansluiting. Wanneer de Nefit in de app als actief staat, schakelt de cv-ketel echter niet in.
Aan de cv-zijde is de binnenunit aangesloten op de EMS-klemmen. Klopt deze aansluiting wel?
Moet de cv-ketel niet via de aan/uit-klemmen (on/off) met de binnenunit worden verbonden, en aan de ketelzijde eveneens op de on/off-klemmen?
Er is momenteel geen converter geïnstalleerd.
Ik hoor graag jullie ?
Op mijn toon2 thermostaat zie ik nog wel het vlammetje maar sinds een aantal weken niet meer het modulatie percentage/grootte van het vlammetje wat daarvoor wel zo was met BB80 op stooklijn. Bij de toon2 op OpenTherm geeft het vlammetje de feitelijke toestand van de warmtepomp weer, niet de warmtevraag zoals hierboven gesuggereerd. Er lijkt dus zeker iets veranderd in de SW. Ik zou het feedback formulier invullen en dit melden als bug. Heb ik ook gedaan. Hopelijk helpt het als meer mensen dat doen.ubo3103 schreef op dinsdag 10 februari 2026 @ 11:56:
Sinds enkele dagen (vorige week) mis ik het ‘vlammetje’ op de Honeywell Round (modulation wireless) . Eerder was dit symbool zichtbaar op de thermostaat. BB 80 staat al zo’n 2 maanden op stooklijn, en het symbool was de hele tijd zichtbaar. Als de BB op opentherm stond was het symbool alleen zichtbaar als de warmtepomp actief was. Iemand anders dit verschijnsel ook waargenomen? Is er een update geweest die dit misschien heeft veroorzaakt?
Groet, Ubo
[ Voor 8% gewijzigd door mog__wai op 10-02-2026 21:04 ]
Als de onderaannemer slecht werk levert is dat de verantwoordelijkheid van de hoofdaannemer. Niet van de leverancier WeHeat. Voorschriften waren immers duidelijk.jeanfrancois schreef op dinsdag 10 februari 2026 @ 17:20:
[...]
Ja daar ben ik niet bij geweest.![]()
Maar van een landelijk werkende Weheat installateur mag ik als klant toch verwachten dat zij hun vak verstaan. Probleem is dat er weer onderaannemers ingeschakeld worden die er de ballen verstand van hebben.
Weheat heeft hier zijn zaken niet op orde.
Jaren '30 woning | ZP: 16x 300Wp zuid, 8x 450Wp oost, 6x 450Wp west SolarEdge | Gasloos sinds 31 okt 2025 | WeHeat Blackbird P80 | EV: Corsa-E (2020) & ID.3 (2020)
Heb je er een filmpje of opname van?I.p. schreef op dinsdag 10 februari 2026 @ 22:10:
Ik was vanmiddag eens even op het dak (deze keer eens niet om de voorpoot los te bikkelen), maar het blijft opvallen wat voor 'vreemde' geluiden er zo nu en dan vanaf komen. Als ik langs verschillende Daikin of LG warmtepompen loop hier in de buurt hoor je vooral ventilator geluid (en zelfs dat is gevoelsmatig een stuk stiller) . Maar de BB maakt 80% van de tijd toch wel iets van een bijgeluid. Soms maar heel licht, soms ook storend hard. Vanmiddag was het ratelend, zodra je de unit een zetje geeft is het weer even weg voor 20/30 seconde. Kan er ook weinig lijn in vinden wanneer het optreedt.
Dit heeft niets te maken met de fabrikant WeHeat, maar hier is je installateur verantwoordelijk voor.jeanfrancois schreef op dinsdag 10 februari 2026 @ 17:20:
[...]
Ja daar ben ik niet bij geweest.![]()
Maar van een landelijk werkende Weheat installateur mag ik als klant toch verwachten dat zij hun vak verstaan. Probleem is dat er weer onderaannemers ingeschakeld worden die er de ballen verstand van hebben.
Weheat heeft hier zijn zaken niet op orde.
Die moet je terug laten komen.
Nu is het niet extreem koud ofzo, maar op dit soort momentjes mis je toch lokale toegang.
[*] Error 45: Please replace user
Volg je bankbiljetten
Bedankt!Satefan schreef op maandag 9 februari 2026 @ 07:54:
[...]
Langere, vlakkere runs zijn efficienter. Je kan zoals aangegeven de WP via een stooklijn aansturen ipv opentherm. Maar ook met opentherm moet dit natuurlijk kunnen. Vraag is dus waarom dit gedrag zo is. Kun je meer delen over de installatie? Wat is de opstelling? Waar staat/hangt de thermostaat? Komt de kamer wel op temperatuur met dit gedrag?
De WP is geïnstalleerd als hybride naast een gasgestookt CV in een hoekhuis op de begane grond. Het huis is gemiddeld geïsoleerd. Het verwarmingssysteem bestaat uit een vijftal LTV convectoren van Jaga met boosters erop. De boosters zijn Heatmeisters en worden lineair gestuurd op basis van de ingangstemperatuur van de convector. Vanwege de convectoren is een 50L buffervat bijgevoegd. De boel wordt momenteel aangestuurd via een Honeywell OpenTherm thermostaat die in de woonkamer uit de zon en op afstand van de verwarming staat.
Werkt hier wel.ZeRoC00L schreef op woensdag 11 februari 2026 @ 06:37:
Portal en app down?
Nu is het niet extreem koud ofzo, maar op dit soort momentjes mis je toch lokale toegang.
Ja vanmorgen een poosje. Stooklijn ging gewoon door en op OT zou hij ook gewoon doorgegaan zijn. Kan gebeuren, misschien onderhoud of een storing oid.ZeRoC00L schreef op woensdag 11 februari 2026 @ 06:37:
Portal en app down?
Nu is het niet extreem koud ofzo, maar op dit soort momentjes mis je toch lokale toegang.
Ik ben niet zo bekend met hybride installaties, maar kan het zijn dat de CV te snel/vaak bijspringt en daardoor de gewenste kamertemperatuur snel bereikt wordt? Dan slaat hij natuurlijk weer uit, om na een tijdje datzelfde kunstje weer te herhalen? Moet je in het WeHeat Portal wel kunnen zien lijkt me.kmv schreef op woensdag 11 februari 2026 @ 09:22:
[...]
Bedankt!
De WP is geïnstalleerd als hybride naast een gasgestookt CV in een hoekhuis op de begane grond. Het huis is gemiddeld geïsoleerd. Het verwarmingssysteem bestaat uit een vijftal LTV convectoren van Jaga met boosters erop. De boosters zijn Heatmeisters en worden lineair gestuurd op basis van de ingangstemperatuur van de convector. Vanwege de convectoren is een 50L buffervat bijgevoegd. De boel wordt momenteel aangestuurd via een Honeywell OpenTherm thermostaat die in de woonkamer uit de zon en op afstand van de verwarming staat.
Probleem opgelost
[ Voor 91% gewijzigd door Mjans19 op 11-02-2026 17:43 ]
Het huis is maar 20gr, dus geloof niet dat het is doordat hij de warmte niet kwijt kan. Ben zeker dat als hij geen sww had gedaan, hij door was blijven verwarmende.
Iemand een idee hoe dit komt?
Als ik lang genoeg wacht gaat ie wel weer verwarmen, uiteindelijk, maar het is wel verlies van comfort
Door hoge buitentemperatuur te kleine Delta tussen gemeten watertemperatuur en gewenste watertemperatuur mede door restant warmte in de leidingen na sww run.Aeien schreef op woensdag 11 februari 2026 @ 15:07:
Ik zie al een paar dagen dat de WP na de sww-run op standby gaat, ipv terug naar de stooklijn. Nu al een uur.
Het huis is maar 20gr, dus geloof niet dat het is doordat hij de warmte niet kwijt kan. Ben zeker dat als hij geen sww had gedaan, hij door was blijven verwarmende.
Iemand een idee hoe dit komt?
Als ik lang genoeg wacht gaat ie wel weer verwarmen, uiteindelijk, maar het is wel verlies van comfort
Weheat Sparrow + WH-MDC09J3E5 + ITHO AMBER 9.5. 26x245 WP Panelen. WP boiler 200L Adviseur Warmtepomponline&Fancoilonline
Zou hij in zo’n geval niet eigenlijk je CV pomp aan moet slingeren? Ik zie soms dat compressor op 0% staat maar CV pomp wel draait. Maar meestal doet hij dit niet en krijg ik zelfde soort issues als hier beschreven. Gebeurt bij mij ook als compressor uitgaat omdat de temperatuur meer dan 3 graden hoger wordt dan de gevraagde temperatuur, maar er desondanks nog wel warmtevraag is in de woning. Dit zorgt ook voor verlies van comfort. Begrijp nog niet hoe dit nu precies werkt.Carboy54 schreef op woensdag 11 februari 2026 @ 15:33:
[...]
Door hoge buitentemperatuur te kleine Delta tussen gemeten watertemperatuur en gewenste watertemperatuur mede door restant warmte in de leidingen na sww run.
Zou hij bijv ook alleen secundaire CV pomp kunnen draaien of kan dit technisch gezien niet?
Ons verwarmingselement van ons 300l boiler vat drupt ook zo af en toe, dit al sinds de ingebruikname van onze BB afgelopen april.duinsel schreef op dinsdag 10 februari 2026 @ 20:20:
In ons systeem is het extra verwarmingselement in ons WeHeat 300L boiler vat gaan lekken; het water drupt uit de thermostaat aan de buitenkant van het vat (1.5 jaar oud).
Onze BB draait goed dus het element wordt vrijwel nooit gebruikt. De installateur gaf aan het op te gaan lossen en het lekwater kan ik in de tussentijd opvangen, geen majeure problemen dus op het moment.
Wel was ik benieuwd of dit vaker voorkomt, ik kon er geen berichten over vinden op het forum. Het lijkt een generiek onderdeel te zijn, niet specifiek van WeHeat.
Dit in december nogmaals gemeld bij de installateur, hij vermoed een kapotte pakking. Door de rest van mijn verbouwing hier nog niet verder achteraan geweest maar wil dit uiteraard wel opgelost hebben dus binnenkort maar weer eens informeren er naar.
Overigens heb ik het verwarmingselement nog nooit gebruikt. Onze installateur gaf ons het advies ook om de stekker van het verwarmingselement er uit te laten zolang we het niet nodig hadden.
Als je jouw secundaire pomp vanuit parallel buffervat van een eigen thermostaat voorziet wel bij warmtevraag.roland91 schreef op woensdag 11 februari 2026 @ 16:28:
[...]
Zou hij in zo’n geval niet eigenlijk je CV pomp aan moet slingeren? Ik zie soms dat compressor op 0% staat maar CV pomp wel draait. Maar meestal doet hij dit niet en krijg ik zelfde soort issues als hier beschreven. Gebeurt bij mij ook als compressor uitgaat omdat de temperatuur meer dan 3 graden hoger wordt dan de gevraagde temperatuur, maar er desondanks nog wel warmtevraag is in de woning. Dit zorgt ook voor verlies van comfort. Begrijp nog niet hoe dit nu precies werkt.
Zou hij bijv ook alleen secundaire CV pomp kunnen draaien of kan dit technisch gezien niet?
Weheat Sparrow + WH-MDC09J3E5 + ITHO AMBER 9.5. 26x245 WP Panelen. WP boiler 200L Adviseur Warmtepomponline&Fancoilonline
Wat bedoel je precies? Waarop moet ik een thermostaat monteren en hoe werkt het dan? Ik wil uiteraard dat hij de bestaande thermostaat hanteert om te bepalen of er warmtevraag is en niet een andere 2e thermostaat.Carboy54 schreef op woensdag 11 februari 2026 @ 17:26:
[...]
Als je jouw secundaire pomp vanuit parallel buffervat van een eigen thermostaat voorziet wel bij warmtevraag.
[ Voor 16% gewijzigd door roland91 op 11-02-2026 21:40 ]
Wij hebben hem 1 misschien 2x gebruikt. Voor mij bedoeld als back-up voor warm water bij een storing in het weheat systeem, we hadden hem aan de 1e nacht na installatie toen onze cv ketel al weg was maar de warmtepomp nog niet draaide tot de volgende dag.OLEDje schreef op woensdag 11 februari 2026 @ 17:11:
[...]
Ons verwarmingselement van ons 300l boiler vat drupt ook zo af en toe, dit al sinds de ingebruikname van onze BB afgelopen april.
Dit in december nogmaals gemeld bij de installateur, hij vermoed een kapotte pakking. Door de rest van mijn verbouwing hier nog niet verder achteraan geweest maar wil dit uiteraard wel opgelost hebben dus binnenkort maar weer eens informeren er naar.
Overigens heb ik het verwarmingselement nog nooit gebruikt. Onze installateur gaf ons het advies ook om de stekker van het verwarmingselement er uit te laten zolang we het niet nodig hadden.
Meer dan een druppel lekkage hier, er lag een flinke plas op de vloer eronder. De installateur gaf aan een rvs element erin te gaan zetten (weet nog niet wat het zwakke punt was in de oude)
Je hebt vloerverwarming op lage temp denk ik?GvNL schreef op donderdag 12 februari 2026 @ 11:40:
Met dit soort cijfers mis ik mijn cv-ketel absoluut niet. 9 graden buiten, 20,5 graden op de benedenverdieping. Toch maar blij dat het geen hybride is geworden.
[Afbeelding]
Ben geneigd voor dag 1-4 de stooklijn te verlagen en bij teurgkomst weer langzaam op oud niveau te krijgen. Hoewel met huidige weer de BB al vrij rustig draait (nu 10gr dus minimaal).
@GvNL hier 6.6, gister 6.7. Gem deze week 5. Gaat weer goede kant op.
[ Voor 12% gewijzigd door STIMPPYYY op 12-02-2026 12:24 ]
Klopt, benedenverdieping, iets meer dan 50 m2 Boven wordt nu niet echt verwarmd. Huis is trouwens uit 1987, redelijke isolatie uit die tijd en HR++-glas.Robbie-1 schreef op donderdag 12 februari 2026 @ 12:22:
[...]
Je hebt vloerverwarming op lage temp denk ik?
Gemiddeld 5 ben ik nog niet aan gekomen. Zeer goed geïsoleerde woning?STIMPPYYY schreef op donderdag 12 februari 2026 @ 12:23:
Ga een week met vakantie. Verlaag sww temp en verplaats legionella op dag van terugkomst.
Ben geneigd voor dag 1-4 de stooklijn te verlagen en bij teurgkomst weer langzaam op oud niveau te krijgen. Hoewel met huidige weer de BB al vrij rustig draait (nu 10gr dus minimaal).
@GvNL hier 6.6, gister 6.7. Gem deze week 5. Gaat weer goede kant op.
Is vrij warm hier de afgelopen dagen. Temperaturen gemeten door WP (lucht-in) boven de 11gr.GvNL schreef op donderdag 12 februari 2026 @ 12:49:
[...]
Gemiddeld 5 ben ik nog niet aan gekomen. Zeer goed geïsoleerde woning?
Woning = 2015, maar zeer veel glas. Vorige week COP van 4.1 btw.
Vandaag COP 5.8GvNL schreef op donderdag 12 februari 2026 @ 12:48:
[...]
Klopt, benedenverdieping, iets meer dan 50 m2 Boven wordt nu niet echt verwarmd. Huis is trouwens uit 1987, redelijke isolatie uit die tijd en HR++-glas.
Gemiddeld deze week COP 4.8
Jaren 80 woning redelijk goed geïsoleerd, vrijstaand met dubbel glas en houten kozijnen.
+- 112m² vloerverwarming + SWW 200L vat van WeHeat
17x440W | 10KTL-M1 | WeHeat Sparrow P60 | VVW | Easee ChargeUp
Is dit niet gewoon een gevolg van de grote hystere die Weheat kennelijk hanteert?Carboy54 schreef op woensdag 11 februari 2026 @ 15:33:
[...]
Door hoge buitentemperatuur te kleine Delta tussen gemeten watertemperatuur en gewenste watertemperatuur mede door restant warmte in de leidingen na sww run.
Soms best wel frusterend om bij warmtevraag te moeten wachten tot de huis-in temperatuur gedaald is tot stooklijn-3. En dat terwijl de circulatiepomp niet draait.
Al eerder gemeld : Ik zie nog verbeterpunten.
De waterpomp slaat af en toe even aan. En -3 is een heel gebruikelijke waarde. Ook speelt de plaats van de sensor een rol en de leiding isolatie.hans_u schreef op donderdag 12 februari 2026 @ 14:29:
[...]
Is dit niet gewoon een gevolg van de grote hystere die Weheat kennelijk hanteert?
Soms best wel frusterend om bij warmtevraag te moeten wachten tot de huis-in temperatuur gedaald is tot stooklijn-3. En dat terwijl de circulatiepomp niet draait.
Al eerder gemeld : Ik zie nog verbeterpunten.
Weheat Sparrow + WH-MDC09J3E5 + ITHO AMBER 9.5. 26x245 WP Panelen. WP boiler 200L Adviseur Warmtepomponline&Fancoilonline
mwahh....Carboy54 schreef op donderdag 12 februari 2026 @ 14:30:
[...]
De waterpomp slaat af en toe even aan. En -3 is een heel gebruikelijke waarde. Ook speelt de plaats van de sensor een rol en de isolatie.
Een gewenste (stooklijn) temperatuur van, zeg 28 graden en dan doortjoekelen tot 31 (meer dan nodig) en terug laten zakken tot 25 (doet niet zo veel meer). Word ik niet blij van. Soms hollen of stilstaan.
Laat mij asjeblieft zelf een plus en een min hysterese opgeven. En uitvinden wat voor mij het best werkt.
Elk huis is anders. Ik heb een héél traag reagerende vloer en wil/kan met een kleine marge verwarmen.
Mijn idee :
circulatiepomp
blijft lopen als er warmte gevraagd wordt
warmtepomp
zorgt voor watertemperatuur(huis-in) zo dicht mogelijk bij stooklijn, maar altijd binnen stooklijn + en - hysterese.
reactietijd
werk met een 'reactietijd' (minuut, paar minuten?) om invloed te voorkomen van plotselinge, kortdurende veranderingen in warmtevraag (zenuwachtige thermostaat), of huis-in temp (sww-restant, defrost, ...)
Hoe moeilijk kan het zijn?
groeten, Hans.
ps. aan-uit icm stooklijn lijkt in mijn geval de beste oplossing, maar werkt niet goed met m'n T6 thermostaat (ongewenste 'schakelmomenten')
Met een kleinere hysterese krijg je toch hetzelfde probleem als die schakelmomenten? Je warmtepomp slaat vaker af omdat er minder marge is dan die 3 graden. Meer kans op pendelen?hans_u schreef op donderdag 12 februari 2026 @ 14:53:
[...]
mwahh....
Een gewenste (stooklijn) temperatuur van, zeg 28 graden en dan doortjoekelen tot 31 (meer dan nodig) en terug laten zakken tot 25 (doet niet zo veel meer). Word ik niet blij van. Soms hollen of stilstaan.
Laat mij asjeblieft zelf een plus en een min hysterese opgeven. En uitvinden wat voor mij het best werkt.
Elk huis is anders. Ik heb een héél traag reagerende vloer en wil/kan met een kleine marge verwarmen.
Mijn idee :
circulatiepomp
blijft lopen als er warmte gevraagd wordt
warmtepomp
zorgt voor watertemperatuur(huis-in) zo dicht mogelijk bij stooklijn, maar altijd binnen stooklijn + en - hysterese.
reactietijd
werk met een 'reactietijd' (minuut, paar minuten?) om invloed te voorkomen van plotselinge, kortdurende veranderingen in warmtevraag (zenuwachtige thermostaat), of huis-in temp (sww-restant, defrost, ...)
Hoe moeilijk kan het zijn?
groeten, Hans.
ps. aan-uit icm stooklijn lijkt in mijn geval de beste oplossing, maar werkt niet goed met m'n T6 thermostaat (ongewenste 'schakelmomenten')
Ik heb hetzelfde. Laat de pomp lekkrr draaien waardoor huis in sneller daalthans_u schreef op donderdag 12 februari 2026 @ 14:29:
[...]
Is dit niet gewoon een gevolg van de grote hystere die Weheat kennelijk hanteert?
Soms best wel frusterend om bij warmtevraag te moeten wachten tot de huis-in temperatuur gedaald is tot stooklijn-3. En dat terwijl de circulatiepomp niet draait.
Al eerder gemeld : Ik zie nog verbeterpunten.
uiteraard is er een grotere kans op pendelen. Maar +3 en -3 is voor mij een groot verschil.orillion schreef op donderdag 12 februari 2026 @ 14:55:
[...]
Met een kleinere hysterese krijg je toch hetzelfde probleem als die schakelmomenten? Je warmtepomp slaat vaker af omdat er minder marge is dan die 3 graden. Meer kans op pendelen?
Dit is een 'one size fits all'. Waarom niet variabel maken? Kleine moeite. Zet de default maar op +3 en -3.
Elk huis is anders.
Ik heb een groot huis met trage afgifte en wil liever dicht bij 28 graden verwarmen dan met een range van 25-31.
Simpel gezegd : schiet te ver door en gaat dan in standby. Kan niet de bedoeling zijn.
En een enkele extra stop/start? Prima. Veel stop/starts gaan het in mijn geval niet worden bij een kleinere hysterese.
Als de huis in bijvoorbeeld 2 uur lang 0.5/1.0 graad boven gevraagd is, mag hij best naar standby gaan.
Nu zet ik hem handmatig op OT (thermostaat staat in stand uit) dan gaat de pomp op standby en dna daarna weer terug zetten naar stooklijn.
[ Voor 17% gewijzigd door jeroendh op 12-02-2026 15:16 ]
Inderdaad dus stooklijn met on/off bij mij met een PNI werkt perfect beter als OT blijft tot 235 watt doordraaien zonder pendelen. Hysterese instelling 0.2 tot 0.4 graden. Ik vraag mij af of OT wel zo geschikt is voor een warmtepomp. Veel onrustiger beeld met pieken en dalen. OT is hufterproof. Stooklijn moet worden fijn getuned.hans_u schreef op donderdag 12 februari 2026 @ 14:53:
[...]
mwahh....
Een gewenste (stooklijn) temperatuur van, zeg 28 graden en dan doortjoekelen tot 31 (meer dan nodig) en terug laten zakken tot 25 (doet niet zo veel meer). Word ik niet blij van. Soms hollen of stilstaan.
Laat mij asjeblieft zelf een plus en een min hysterese opgeven. En uitvinden wat voor mij het best werkt.
Elk huis is anders. Ik heb een héél traag reagerende vloer en wil/kan met een kleine marge verwarmen.
Mijn idee :
circulatiepomp
blijft lopen als er warmte gevraagd wordt
warmtepomp
zorgt voor watertemperatuur(huis-in) zo dicht mogelijk bij stooklijn, maar altijd binnen stooklijn + en - hysterese.
reactietijd
werk met een 'reactietijd' (minuut, paar minuten?) om invloed te voorkomen van plotselinge, kortdurende veranderingen in warmtevraag (zenuwachtige thermostaat), of huis-in temp (sww-restant, defrost, ...)
Hoe moeilijk kan het zijn?
groeten, Hans.
ps. aan-uit icm stooklijn lijkt in mijn geval de beste oplossing, maar werkt niet goed met m'n T6 thermostaat (ongewenste 'schakelmomenten')
:strip_exif()/f/image/x2mPnvYH6NyBwg7zjGA3NvkJ.jpg?f=fotoalbum_large)
Stooklijn reageert alert op buitentemperatuur en loopt al 24 uur aan een stuk door zonder af te slaan op 20.5 kamertemperatuur.
[ Voor 18% gewijzigd door Carboy54 op 12-02-2026 16:29 ]
Weheat Sparrow + WH-MDC09J3E5 + ITHO AMBER 9.5. 26x245 WP Panelen. WP boiler 200L Adviseur Warmtepomponline&Fancoilonline
Draai jij FE of hybrid. Ik zie namelijk een mengverdeler.Masuchievo schreef op donderdag 12 februari 2026 @ 17:02:
[Afbeelding]
Algemene vraag gezien ik een beetje mot heb met de installateur en beslagen ten ijs wil komen.
Weheat BB80 is geinstalleerd op zolder, moet deze vloerverwarmingverdeler (kelder) aangepast worden ja of nee?
Vragen om, of het aanbieden van referrals zijn op heel tweakers niet toegestaan. Dit topic is daar geen uitzondering op.
/f/image/knuMHQdt39dZ2O7ET8225Vd6.png?f=fotoalbum_large)
:strip_exif()/f/image/ijkwYJ9pfo95JZXxRH8iThr2.jpg?f=fotoalbum_large)
/f/image/0RkXcaDnEGJG9YtV0EnMDf0Y.png?f=fotoalbum_large)
:strip_exif()/f/image/hvwu3nRNjyDvPGrpUuuospo9.jpg?f=fotoalbum_large)
:strip_exif()/f/image/Z2ZveKabcMriITBUT6RhAXgX.jpg?f=fotoalbum_large)