Jaren '30 woning | ZP: 16x 300Wp zuid, 8x 450Wp oost, 6x 450Wp west SolarEdge | Gasloos sinds 31 okt 2025 | WeHeat Blackbird P80 | EV: Corsa-E (2020) & ID.3 (2020)
ha, precies andersom;)
Warmtepomponline.com & Fancoilonline.com Amber 65, F-gassen II
Wat is temp binnen en is vvw hoofdverwarming? Zo ja, alleen vvw open. Alle groepen open en dan aanvoer omhoog gooien. Laat ‘m gewoon eens 2 volle dagen draaien om de delta-t bij te laten trekken. Ik had ook een dT van 9 graden. Inmiddels 3 tot 5 graden.jjbrrr schreef op zaterdag 24 januari 2026 @ 18:52:
Vanmiddag bezig geweest met het balanceren van de vvw verdeler middels een warmtecamera. Heb de groepen nu aardig in balans maar nog steeds een verschil van 7 a 9,5 graden aanvoer - retour.
Ook lukte het bijvoorbeeld bij sommige groepen niet om de flow op 3 te krijgen, om zo andere groepen meer/minder flow te geven. Is dit een normaal verschijnsel deze hoge t, kan ik nog iets veranderen m.b.t de sparrow en/of pompen van de binnenunit? Ik heb een pomploze verdeler, de aanvoer is nagenoeg gelijk op alle groepen.
Mis ik flow in dit geval?
Zo zie ik mijn toekomstige installatie voor me.
4 gaten links gaan naar de warmtepomp (via de kruipruimte) en daar bevind zich ook mijn CV leiding systeem.
1 gat rechts gaat naar de badkamer. Daar wil ik een 20 mm meerlaagsbuis leggen. totaal zo'n 12 meter denk ik.
Ik heb altijd gedacht, dat je die warme leiding niet mag isoleren, maar Copilot verteld me dat dit een misvatting is, en het juist goed is om deze leiding wel te isoleren. Ik zal de installateur ook nog vragen.
Is toegevoegd aan de TS.orillion schreef op vrijdag 23 januari 2026 @ 09:43:
Ik zie dat er een nieuwe artikel is over wisselen van installateur. Dat komt hier nogal eens aan de orde (vooral in geval van faillissement installateur). Misschien een idee om in de TS te zetten @paQ @Stoker ?
Hoe wissel ik van installateur?
Hierbij ook een voorbeeld mail;
Warmtepomponline.com & Fancoilonline.com Amber 65, F-gassen II
Bedankt voor je reactie ik ben gestart op 14 maar heb wat groepen geknepen om anderen bij te laten komen. Totaal zou nu rond de 11,7 l/min = 0,70 m³/uur uitkomen, wat dus niet veel is. Lijkt dus wel een probleem met flow te zijn maar begrijp zelf niet direct waaromPr088 schreef op zaterdag 24 januari 2026 @ 18:55:
[...]
Wat is je totale doorvoer? Haal je de 1,2-1,3 m3? Oftewel minstens 20-21 liter per minuut?
7-9 delta laat vooral zien dat je woning veel warmte verliest, je vloer enorm koud is, of dat je warmtepomp het niet kan bijbenen. Delta zou idealiter moeten bewegen richting 3 of 2.
1 begrip: eenpijpcirculatie en het belang van warmtesifonsAeien schreef op woensdag 21 januari 2026 @ 20:07:
Beste tweakers,
Na maanden is het eindelijk zo ver: de BB P60 is vandaag geïnstalleerd.
Netjes op de dakkapel, en hij lijkt op maximaal vermogen fluisterstil te zijn.
Hier de foto van de uiteindelijke binnenopstelling:
[Afbeelding]
Voor mij gevoel ziet het er best oké uit?
Helaas wat miscommunicatie intern, waardoor vrijdag de elektricien pas komt om binnen en buitenunit op een eigen groep te zetten. Tot nu toe tijdens koken pas 1x alles eruit geklapt.
Grappig om meteen te ervaren wat hier veelvuldig besproken is: om 18u begon hij vol enthousiasme een legionella run te doen, terwijl het huis nog koud was (alles open voor installatie natuurlijk) en hij door het groepen-probleem z'n BUH nog niet eens kan gebruiken. Uiteindelijk stroom eraf/op en hij ging weer verwarmen.
Vraag die ik had:
Ik heb veel getwijfeld over p60 VS p80, zeker met recent koud weer. Ik zie nu dat de p60 al 40gr water geeft én op 89% compressor draait. Dit terwijl het buiten niet vriest. Binnen temp 18.3, 19.5 ingesteld. Ik snap ansich de toenemende vraag van de thermostaat dus wel.
Moet ik me bij dit alles al zorgen gaan maken dat de p60 toch niet genoeg vermogen heeft (compressor al op 89%)? Of begrijp ik dingen verkeerd? Of moet ik gewoon ff geduld hebben en de boel op gang/temperatuur laten komen
5670PV op OzOOO, 5640PV op WnWWW, 3150PV op muur op ZZZW, vloerisolatie, HR++,dakisolatie, PANA 9Jmonoblock WP, Ioniq EV 2017
Waar loopt je 230V, en welke groepen zit dat op? Misschien ook intekenen?Robbie-1 schreef op zaterdag 24 januari 2026 @ 19:55:
Ik heb even in mijn kelder getekend.
Zo zie ik mijn toekomstige installatie voor me.
Er loopt 1 groep (fase) rechtstreeks naar de buitenunit.MartinPTweak schreef op zaterdag 24 januari 2026 @ 20:01:
[...]
Waar loopt je 230V, en welke groepen zit dat op? Misschien ook intekenen?
De andere groep (andere fase) gaat naar de werkschakelaar.
Afspraak is, dat ik de bedrading leg, en de installateur de rest doet.
Honeywell Round Modulation. Goedkoop en draait storingsvrij, ook bij mij.sergeleeuw schreef op zaterdag 24 januari 2026 @ 20:00:
Iemand enig idee of er een thermostaat van weheat in de maak is, daarnaast iemand nog suggesties voor een goed werkende thermostaat?
Jaren '30 woning | ZP: 16x 300Wp zuid, 8x 450Wp oost, 6x 450Wp west SolarEdge | Gasloos sinds 31 okt 2025 | WeHeat Blackbird P80 | EV: Corsa-E (2020) & ID.3 (2020)
En als alle groepen openstaan. Sommige lussen zijn langer en hebben (veel) meer tijd nodig om bij te trekkenjjbrrr schreef op zaterdag 24 januari 2026 @ 20:01:
[...]
Bedankt voor je reactie ik ben gestart op 14 maar heb wat groepen geknepen om anderen bij te laten komen. Totaal zou nu rond de 11,7 l/min = 0,70 m³/uur uitkomen, wat dus niet veel is. Lijkt dus wel een probleem met flow te zijn maar begrijp zelf niet direct waarom
Zit vandaag rond de 20-21 graden. Had eerder boven de 22 heb hier en daar wat aangepast in de stooklijn en laat hem dan telkens een tijd draaien. Aangezien het gisteren en vandaag onder de 21 blijft stooklijn weer wat hoger gezet, maar kom nog niet weer direct veel hoger, het is ook vrij koud vandaag. Vvw is mijn hoofdverwarming, boven heb ik 3 radiatoren die volledig open staan. We hebben in de hal vloerverwarming erbij gekregen en bijkeuken ook, in de hal zit een radiator deze heb ik dicht omdat deze uiteindelijk weggehaald wordt en omdat deze leiding het hele huis om gaat om daar te komen. Van de week ook al alle radiatoren paar dagen dicht gehad om te testen of de retour warmtepomp in hoger uit zou vallen, maar dit was niet het geval. Ohja we hebben geen zones dus de leiding gaat naar de warmtepomp en naar boven (naar radiatoren) via een T stuk.STIMPPYYY schreef op zaterdag 24 januari 2026 @ 19:55:
[...]
Wat is temp binnen en is vvw hoofdverwarming? Zo ja, alleen vvw open. Alle groepen open en dan aanvoer omhoog gooien. Laat ‘m gewoon eens 2 volle dagen draaien om de delta-t bij te laten trekken. Ik had ook een dT van 9 graden. Inmiddels 3 tot 5 graden.
Kan de groepen zeker op 2 krijgen maar dan heb ik teveel verschillen in retourtemperatuur. Was met chatgpt bezig met die retouren en die adviseerde aangezien ik nu vrij dichtbij elkaar zat pas morgen verder te gaan.
[ Voor 8% gewijzigd door jjbrrr op 24-01-2026 20:18 ]
Ook niet als je aanvoer op bv 35 strak zet? Vloer is wel warm verder? Radiatoren zou ik dichtzetten. Die massa heeft tijd nodig om warm te worden. Retour kroop hier met een graad of 2 per dag omhoog.jjbrrr schreef op zaterdag 24 januari 2026 @ 20:15:
[...]
Zit vandaag rond de 20-21 graden. Had eerder boven de 22 heb hier en daar wat aangepast in de stooklijn en laat hem dan telkens een tijd draaien. Aangezien het gisteren en vandaag onder de 21 blijft stooklijn weer wat hoger gezet, maar kom nog niet weer direct veel hoger, het is ook vrij koud vandaag. Vvw is mijn hoofdverwarming, boven heb ik 3 radiatoren die volledig open staan. We hebben in de hal vloerverwarming erbij gekregen en bijkeuken ook, in de hal zit een radiator deze heb ik dicht omdat deze uiteindelijk weggehaald wordt en omdat deze leiding het hele huis om gaat om daar te komen. Van de week ook al alle radiatoren paar dagen dicht gehad om te testen of de retour warmtepomp in hoger uit zou vallen, maar dit was niet het geval. Ohja we hebben geen zones dus de leiding gaat naar de warmtepomp en naar boven (naar radiatoren) via een T stuk.
Kan de groepen zeker op 2 krijgen maar dan heb ik teveel verschillen in retourtemperatuur. Was met chatgpt bezig met die retouren en die adviseerde aangezien ik nu vrij dichtbij elkaar zat pas morgen verder te gaan.
Ja de vloer voelt wel warm. Zit nu op 32-33 graden huis in. Radiatoren kan ik voor tests weer dichtzetten maar wil wel graag iets aan warmte boven houden. Kan natuurlijk ook weer even wachten of de flow meters nog weer verplaatsen nadat ik ze met de hand afgesteld heb, of gebeurd dat niet?STIMPPYYY schreef op zaterdag 24 januari 2026 @ 20:24:
[...]
Ook niet als je aanvoer op bv 35 strak zet? Vloer is wel warm verder? Radiatoren zou ik dichtzetten. Die massa heeft tijd nodig om warm te worden. Retour kroop hier met een graad of 2 per dag omhoog.
Zit nu te denken had ik toch die bypass moeten laten installeren? Het werd hier afgeraden omdat het voor problemen kon zorgen. Ik heb de installateur gevraagd dit dan ook niet te installeren.
[ Voor 13% gewijzigd door jjbrrr op 24-01-2026 20:55 ]
Bypass is nutteloos. Open verdeler heb je toch? 0.7 ipv 1.0 haal je dus met alle groepen volledig open? Dus je retour is 24gr nu?jjbrrr schreef op zaterdag 24 januari 2026 @ 20:40:
[...]
Ja de vloer voelt wel warm. Zit nu op 32-33 graden huis in. Radiatoren kan ik voor tests weer dichtzetten maar wil wel graag iets aan warmte boven houden. Kan natuurlijk ook weer even wachten of de flow meters nog weer verplaatsen nadat ik ze met de hand afgesteld heb, of gebeurd dat niet?
Zit nu te denken had ik toch die bypass moeten laten installeren? Het werd hier afgeraden omdat het voor problemen kon zorgen. Ik heb de installateur gevraagd dit dan ook niet te installeren.
Weheat is bezig met een “Cloud Thermostat”, waarbij de regeling in de cloud wordt gedaan.sergeleeuw schreef op zaterdag 24 januari 2026 @ 20:00:
Iemand enig idee of er een thermostaat van weheat in de maak is, daarnaast iemand nog suggesties voor een goed werkende thermostaat?
Ze gebruiken dan de kamertemperatuur die door de bestaande thermostaat wordt gemeten om de warmtepomp aan te sturen.
Ook zijn ze bezig met het ontwikkelen van simpele hardware die native met die cloud thermostat kan praten. Vermoedelijk een simpele temperatuur en lucht vochtigheidsmeter die draadloos met de Weheat backend communiceert.
Dit laatste apparaat zou op de VSK beurs in februari worden aangekondigd.
Ik zou dus nog even wachten.
Sparrow P60, 300L SWW, géén buffervat, overal VVW
Wij doen weinig Flintjes maar hebben er een paar draaien:
De Flint defrost idd anders dan de Sparrow en de Blackbird. Zoals jullie weten is de Flint een Amitime warmtepomp met Weheat print.
Hieronder een defrost van een Flint: (gelijk aan Ketelklets z’n machine:
:strip_exif()/f/image/uWvyAUN5h9IQEfR28GVjlwrP.jpg?f=fotoalbum_large)
Jullie willen vast ook een Blackbird (p80) en Sparrow zien
Blackbird:
:strip_exif()/f/image/zM0aFTVcmLZI7SbGvb13crDR.jpg?f=fotoalbum_large)
Mijn Sparrow:
:strip_exif()/f/image/LWT9CxdEk7MY7UWCU7LpGQXs.jpg?f=fotoalbum_large)
Waarom er een verschil is weet ik niet.
Aan het begin van de winter zijn er problemen geweest met de defrostcycle van de Flint. Toen heeft Weheat een update gestuurd.
Sowieso moeten we ze wat mij betreft niet vergelijken.
Een Sparrow en Blackbird defrost adaptief. En de een Flint preventief. (Veel vaker dus logisch dat hij zo klaar is)
Warmtepomponline.com & Fancoilonline.com Amber 65, F-gassen II
@StokerStoker schreef op zondag 25 januari 2026 @ 07:55:
[...]
Wij doen weinig Flintjes maar hebben er een paar draaien:
De Flint defrost idd anders dan de Sparrow en de Blackbird. Zoals jullie weten is de Flint een Amitime warmtepomp met Weheat print.
Hieronder een defrost van een Flint: (gelijk aan Ketelklets z’n machine:
[Afbeelding]
Jullie willen vast ook een Blackbird (p80) en Sparrow zien![]()
Blackbird:
[Afbeelding]
Mijn Sparrow:
[Afbeelding]
Waarom er een verschil is weet ik niet.
Aan het begin van de winter zijn er problemen geweest met de defrostcycle van de Flint. Toen heeft Weheat een update gestuurd.
Sowieso moeten we ze wat mij betreft niet vergelijken.
Een Sparrow en Blackbird defrost adaptief. En de een Flint preventief. (Veel vaker dus logisch dat hij zo klaar is)
Nee klopt wat je schrijft echter,
Ik was eigenlijk nieuwsgierig naar de informatie die Ketelklets laat zien in het filmpje.
Als ik inlog op het portal of de app, dan krijg ik minder te zien .
Ik zie in mijn grafiek-overzicht een 7 tal aan data onderwerpen.
Als ik dat filmpje van hem bekijk staan er 16 onderwerpen te zien in de kolom rechts in beeld.
Toerental, druk etc , dat mis ik in mijn overzicht .
[ Voor 5% gewijzigd door 201WD op 25-01-2026 08:31 ]
Heb je daar nog wat aan, aangezien het installeren al gebeurt is ? Of krijgen dergelijke klanten gewoon een factuur ?
Niet dat ik inzicht wil in je inkomsten, maar meer dan benieuwd hoe dat na een overstap werkt.
Ik heb de oorzaak gevonden. T boven bleef op 42 hangen tijdens het opwarmen (streeftemperatuur 40). Normaal gesproken komt er wat menging op gang en zakt T boven in het begin. Nu niet.orillion schreef op vrijdag 23 januari 2026 @ 13:13:
[...]
Hier met een Flint werkt het sinds 22(?) december weer correct op de boventemperatuursensor. Kun je grafiek posten?
Ik heb de sensor een kwart slag los en weer vast(er) gedraaid en nu werkt het zoals het hoort. Ik zal hem in de gaten houden.
Echt preventief? Dat zou betekenen dat hij nooit echt bevriest. Mijn Flint zit wel degelijk onder het ijs als hij in de defrost gaat.Stoker schreef op zondag 25 januari 2026 @ 07:55:
[...]
Een Sparrow en Blackbird defrost adaptief. En de een Flint preventief. (Veel vaker dus logisch dat hij zo klaar is)
Preventief wordt mee bedoeld ook op momenten dat hij niet of deels bevroren is. Dus binnen een bepaalde temperatuur range nodig of niet.Mg4gebruiker schreef op zondag 25 januari 2026 @ 10:51:
[...]
Echt preventief? Dat zou betekenen dat hij nooit echt bevriest. Mijn Flint zit wel degelijk onder het ijs als hij in de defrost gaat.
Weheat Sparrow + WH-MDC09J3E5 + ITHO AMBER 9.5. 26x245 WP Panelen. WP boiler 200L Adviseur Warmtepomponline&Fancoilonline
Sifon en S bocht werken in dit geval even goed gaat om afstand leiding moet ver genoeg naar beneden gaan en in veel gevallen zal je een sifon gebruiken maar een sifon is eigenlijk ook niet meer dan u bocht of dubbele u bocht indien correct aangelegd werken allen ongeveer even goed. waar het hier om gaat is om te voorkomen dat je tegenstroom circulatie gaat krijgen in zelde leiding of natuurlijke convectie gaat krijgen door het leidingwerk.Mg4gebruiker schreef op zaterdag 24 januari 2026 @ 14:11:
[...]
Dus jij adviseert een s-bocht op de aan- en afvoer naar de wisselaar? Plus een S-bocht (artikel heeft het over een z-bocht) op de ww tapleiding?
Wat mij wel opvalt is dat deze oplossing niet standaard wordt toegepast, en dat deze inferieur is aan een sifon (s-bocht werkt vooral bij lagere temperatuur)
Zijn de instructies van Weheat dan zo beroerd?
warm water heeft een lagere dichtheid dan koud water en wil dus stijgen, dus door eerst met de leiding naar beneden te gaan krijg een laag met wam water bovenin en koud water onderin. Dit wil niet graag mengen en hierdoor heb je geen last van convectie in het leidingwerk. Als je daarentegen eerst naar rechts gaat en vervolgens omhoog krijg je gegarandeerd convectie in de leiding afhankelijk van installatie kan dit tegenstroom circulatie zijn of natuurlijke circulatie.
als je artikelen leest dan staat er ook in dat de afstand die je naar beneden moet gaan afhankelijk is van gebruikte leidingsmateriaal dit in verband met de thermische geleidingseigenschappen van het materiaal. ingeval van koper of staal zal je dus verder naar beneden moeten gaan dan in geval van kunstof leidingen.
voor je koper water leiding uitvoer is de reden anders, als die is doorgaans van een te nauwe diameter om significant tegenstroom circulatie te krijgen. maar over een lange afstand warm word krijg je last met legionella. dus ook die wil je zo kort op de boiler koud hebben.
Ik wil deze als back up laten draaien en niet als boost. Zelf hebben we de compacte binnen unit.
In het begin heeft deze even gedraaid als boost maar sinds dit seiszoen niet meer aan geweeest.
De installateur zegt dat er eeen extra sensor geplaatst moet worden omdat WeHeat de software heeft gewijzigd.
Is dit iets wat ik zelf kan doen en de back up heater aan kan sluiten?
Mijn installateur zal het vast druk hebben. Maar ik wil graag een volledig werkend systeem hebben.
IUemand tips of aansluit schema;s hoe aan te sluiten?
Hiervoor was de back up heater met een relais aangesloten. Inmiddels elektrisch dus helemaal los gekoppeld.
Claimbare onderdelen bij Weheat gaan onder garantie. De overige kosten en arbeid worden doorberekend. Vaak ook zijn het installaties met installatie fouten. Op verzoek van de klant kan dat worden aangepast tegen betaling.Jpiek schreef op zondag 25 januari 2026 @ 10:01:
[...]
Heb je daar nog wat aan, aangezien het installeren al gebeurt is ? Of krijgen dergelijke klanten gewoon een factuur ?
Niet dat ik inzicht wil in je inkomsten, maar meer dan benieuwd hoe dat na een overstap werkt.
Weheat Sparrow + WH-MDC09J3E5 + ITHO AMBER 9.5. 26x245 WP Panelen. WP boiler 200L Adviseur Warmtepomponline&Fancoilonline
Dat zal inderdaad “max” zijn voor de composiet verdeler. Bij hogere druk gaat hij dan kapot of lekken. 4..6bar gaat je ook vrijwel nergens lukken want je vult het af via de waterleiding en die heeft meestal iets van 2bar.jjbrrr schreef op zondag 25 januari 2026 @ 12:08:
Even voor de zekerheid de waterdruk van de sparrow moet ongeveer 2 zijn? Ik zie in handleiding verdeler bij composiet minimaal 4-6 Max bar voor de verdeler zelf. Maar volgens mij kan ik dit niet doen want de warmtepomp moet 2 zijn, klopt dat? Kon het in de handleiding niet vinden. Gisteren dus bezig geweest met inregelen. Huis is wel warm maar cop is gekelderd naar 2.7, zo laag heb ik nog niet gehad. Gevolg inregelen of weer? 😩
compleet zelfbouw/zelfprogrammeer home-automation, 57 PV panelen 9000kWh/jaar, 135heatpipes 150L zonneboiler met elektrische naverwarming, 2x Vaillant water/water warmtepomp vws36/4.1 3kW, smartEVSE laadpaal, 1wire/X10/P1, jacuzzi, sauna, ioniq5 EV
Ik denk dat ik het snap.havoc764 schreef op zondag 25 januari 2026 @ 11:12:
[...]
Sifon en S bocht werken in dit geval even goed gaat om afstand leiding moet ver genoeg naar beneden gaan en in veel gevallen zal je een sifon gebruiken maar een sifon is eigenlijk ook niet meer dan u bocht of dubbele u bocht indien correct aangelegd werken allen ongeveer even goed. waar het hier om gaat is om te voorkomen dat je tegenstroom circulatie gaat krijgen in zelde leiding of natuurlijke convectie gaat krijgen door het leidingwerk.
warm water heeft een lagere dichtheid dan koud water en wil dus stijgen, dus door eerst met de leiding naar beneden te gaan krijg een laag met wam water bovenin en koud water onderin. Dit wil niet graag mengen en hierdoor heb je geen last van convectie in het leidingwerk. Als je daarentegen eerst naar rechts gaat en vervolgens omhoog krijg je gegarandeerd convectie in de leiding afhankelijk van installatie kan dit tegenstroom circulatie zijn of natuurlijke circulatie.
als je artikelen leest dan staat er ook in dat de afstand die je naar beneden moet gaan afhankelijk is van gebruikte leidingsmateriaal dit in verband met de thermische geleidingseigenschappen van het materiaal. ingeval van koper of staal zal je dus verder naar beneden moeten gaan dan in geval van kunstof leidingen.
voor je koper water leiding uitvoer is de reden anders, als die is doorgaans van een te nauwe diameter om significant tegenstroom circulatie te krijgen. maar over een lange afstand warm word krijg je last met legionella. dus ook die wil je zo kort op de boiler koud hebben.
Kwam deze tegen https://www.nathan.nl/onze-projecten/thermische-trek. Die sluit hem aan op aanvoer en retour. 30 cm lang. Bij mij is er op de onderste aansluiting geen eens 30 cm ruimte tot aan de vloer....
Twee vragen :
1. heeft iemand de url voor het montagevoorschrift van de weheat boiler?
2. Bovenop de boiler is de aansluiting voor ww. Daar is geen ruimte voor een u-constructie aan de muur. Het principe van de u-constructie is dat warm water stijgt en dus niet daalt in de U. Daardoor ontstaat er geen thermische trek.
Klopt het dat je hetzelfde effect bereikt al je de U omdraait en de bocht dus boven de rest van de leiding uit laat stijgen? (want in het neerwaartse deel van de omgekeerde U zakt het hete water ook niet).
Inmiddels monteur langsgeweest. Het geratel is wat minder geworden, maar is nu veranderd in een continu bromgeluid. Het is nog niet top...STIMPPYYY schreef op vrijdag 23 januari 2026 @ 20:27:
[...]
Dit klinkt niet ok. Die ventilator loopt aan ofzo.
Daarnaast is de aansturing ook niet okee. Gister is er ruim 100 kWh doorheen gejaagd, en vandaag ga ik die ook wel weer halen. WP en backup element staan samen bijna de hele dag volop aan. Ik heb nog geen toegang tot de WeHeat app om de details te bekijken, maar ergens gaat er iets niet goed denk ik. Morgen maar weer contact met de installeteur.
Dit is het stroomverbruik wat over de meter gaat, met name dus de WP:
Overdruk ventiel gaat open bij 2.5 bar van de Sparrow.jjbrrr schreef op zondag 25 januari 2026 @ 12:08:
Even voor de zekerheid de waterdruk van de sparrow moet ongeveer 2 zijn? Ik zie in handleiding verdeler bij composiet minimaal 4-6 Max bar voor de verdeler zelf. Maar volgens mij kan ik dit niet doen want de warmtepomp moet 2 zijn, klopt dat? Kon het in de handleiding niet vinden. Gisteren dus bezig geweest met inregelen. Huis is wel warm maar cop is gekelderd naar 2.7, zo laag heb ik nog niet gehad. Gevolg inregelen of weer? 😩
Weheat Sparrow + WH-MDC09J3E5 + ITHO AMBER 9.5. 26x245 WP Panelen. WP boiler 200L Adviseur Warmtepomponline&Fancoilonline
Model Y Pearl White Sr ; Weheat Blackbird ; SolarEdge 12000WP; Unifi; Hikvision
Ben heel erg benieuwd hoe jullie kijken naar tegenstroomcirculatie.Carboy54 schreef op zondag 25 januari 2026 @ 11:27:
[...]
Claimbare onderdelen bij Weheat gaan onder garantie. De overige kosten en arbeid worden doorberekend. Vaak ook zijn het installaties met installatie fouten. Op verzoek van de klant kan dat worden aangepast tegen betaling.
:strip_exif()/f/image/dZQjWDNMBx9fXmTqa8GPx5VQ.jpg?f=fotoalbum_large)
Tijdens installatie heb ik gevraagd naar een thermosifon na aanraden van forumgebruiker. Dit werd van tafel geveegd omdat het korte leidingen waren en er wel Keerkleppen bij de binnenunit zaten.
Concrete vraag moet ik hier nog op ingrijpen en in dit geval nog thermo(sifons) laten plaatsen?
Aanvoer water onderin is volgens mij wel goed in mijn situatie. Aanvoer sww bovenkant loopt licht iets naar beneden alvorens hij naar boven gaat en de andere in en uit gaan niet naar beneden alleen kort naar rechts en dan naar boven.
Crisis. Heeft je installateur ook een storingsdienst? Die meteen bellen, want 100kWh is wel idioot hoog. En BUH laten uitzetten. Ook bij deze temperaturen moet je warmtepomp de boel wel warm kunnen krijgen, dan maar een beetje langzamer.Jeager schreef op zondag 25 januari 2026 @ 12:54:
[...]
Inmiddels monteur langsgeweest. Het geratel is wat minder geworden, maar is nu veranderd in een continu bromgeluid. Het is nog niet top...
Daarnaast is de aansturing ook niet okee. Gister is er ruim 100 kWh doorheen gejaagd, en vandaag ga ik die ook wel weer halen. WP en backup element staan samen bijna de hele dag volop aan. Ik heb nog geen toegang tot de WeHeat app om de details te bekijken, maar ergens gaat er iets niet goed denk ik. Morgen maar weer contact met de installeteur.
Dit is het stroomverbruik wat over de meter gaat, met name dus de WP:
[Afbeelding]
Jaren '30 woning | ZP: 16x 300Wp zuid, 8x 450Wp oost, 6x 450Wp west SolarEdge | Gasloos sinds 31 okt 2025 | WeHeat Blackbird P80 | EV: Corsa-E (2020) & ID.3 (2020)
/f/image/60pW7pocDn0OG9qks4KLKdge.png?f=fotoalbum_large)
De ontdooicyclus was 15 minuten geleden afgelopen. Normaal gaat hij dan meteen weer in de verwarmingsmodus.
Blijkbaar is het nog niet helemaal opgelost. Ik heb het persoonlijk sinds 5 januari niet meer gezien, mijn pomp bleek ook geupdatet naar versie 0.8.10 (kon de installateur zien). Maar jouw melding zo te zien...aloft schreef op zondag 25 januari 2026 @ 15:32:
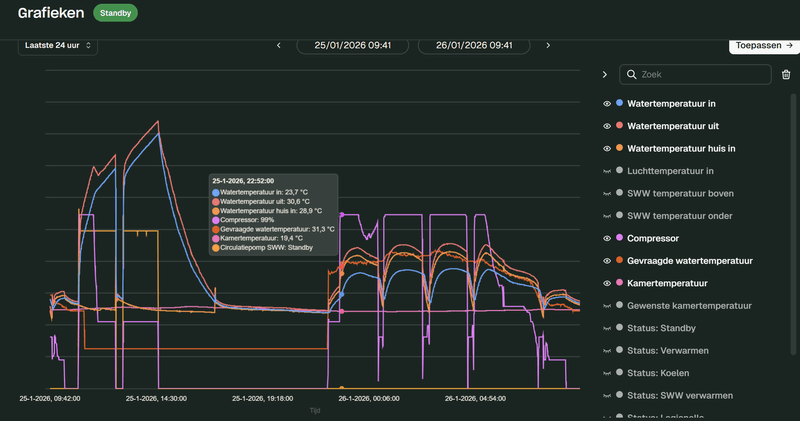
Is het standby probleem na een ontdooicyclus al helemaal opgelost ? Hij komt hier net weer in een standby stand na een ontdooi cyclus, terwijl de delta tusssen vraag (stooklijn) en water in groter is dan 3 graden:
[Afbeelding]
De ontdooicyclus was 15 minuten geleden afgelopen. Normaal gaat hij dan meteen weer in de verwarmingsmodus.
Tien minuten de groep eraf, daarna de stroom er weer op en minstens 10 minuten wachten. De opstart kan lang duren.
Jaren '30 woning | ZP: 16x 300Wp zuid, 8x 450Wp oost, 6x 450Wp west SolarEdge | Gasloos sinds 31 okt 2025 | WeHeat Blackbird P80 | EV: Corsa-E (2020) & ID.3 (2020)
Da's echt helemaal niet goed. Zelfs hier haal ik dat soort waardes met geen mogelijkhed : Kerst 2025 toen het zo vreseljk koud was net geen 65kWh in 24 uur... En toen stond de BB ook op het max van z'n kunnen te stampen.Jeager schreef op zondag 25 januari 2026 @ 12:54:
Daarnaast is de aansturing ook niet okee. Gister is er ruim 100 kWh doorheen gejaagd, en vandaag ga ik die ook wel weer halen. WP en backup element staan samen bijna de hele dag volop aan. Ik heb nog geen toegang tot de WeHeat app om de details te bekijken, maar ergens gaat er iets niet goed denk ik. Morgen maar weer contact met de installeteur.
En waarom heb je nog geen toegang tot de portal ? Klinkt bijna alsof ze niet willen dat je ziet wat daar gebeurt...
Ik had het een paar weken geleden ook, na stroom eraf werkte hij weer. Installateur kon niets vinden.Pr088 schreef op zondag 25 januari 2026 @ 15:36:
[...]
Blijkbaar is het nog niet helemaal opgelost. Ik heb het persoonlijk sinds 5 januari niet meer gezien, mijn pomp bleek ook geupdatet naar versie 0.8.10 (kon de installateur zien). Maar jouw melding zo te zien...
Tien minuten de groep eraf, daarna de stroom er weer op en minstens 10 minuten wachten. De opstart kan lang duren.
Nu startte hij ook weer na 20-25 minuten op, maar wel apart. Zal installateur eens vragen welk versienummer ik heb.
Denk dat je meer verliest doordat er geen isolatie op al die leidingen zit. Wordt het daar niet bloedheet? Mijn "stookhok" waar verdeelpunt zit van alle leidingen werd makkelijk 25 graden zonder isolatie van de leidingen. Leuk klusje om zelf te doen.jjbrrr schreef op zondag 25 januari 2026 @ 15:30:
[...]
Ben heel erg benieuwd hoe jullie kijken naar tegenstroomcirculatie.
[Afbeelding]
Tijdens installatie heb ik gevraagd naar een thermosifon na aanraden van forumgebruiker. Dit werd van tafel geveegd omdat het korte leidingen waren en er wel Keerkleppen bij de binnenunit zaten.
Concrete vraag moet ik hier nog op ingrijpen en in dit geval nog thermo(sifons) laten plaatsen?
Aanvoer water onderin is volgens mij wel goed in mijn situatie. Aanvoer sww bovenkant loopt licht iets naar beneden alvorens hij naar boven gaat en de andere in en uit gaan niet naar beneden alleen kort naar rechts en dan naar boven.
instalaltiehandleiding:Mg4gebruiker schreef op zondag 25 januari 2026 @ 12:48:
[...]
Ik denk dat ik het snap.
Kwam deze tegen https://www.nathan.nl/onze-projecten/thermische-trek. Die sluit hem aan op aanvoer en retour. 30 cm lang. Bij mij is er op de onderste aansluiting geen eens 30 cm ruimte tot aan de vloer....
Twee vragen :
1. heeft iemand de url voor het montagevoorschrift van de weheat boiler?
2. Bovenop de boiler is de aansluiting voor ww. Daar is geen ruimte voor een u-constructie aan de muur. Het principe van de u-constructie is dat warm water stijgt en dus niet daalt in de U. Daardoor ontstaat er geen thermische trek.
Klopt het dat je hetzelfde effect bereikt al je de U omdraait en de bocht dus boven de rest van de leiding uit laat stijgen? (want in het neerwaartse deel van de omgekeerde U zakt het hete water ook niet).
https://www.aircozonderst...manual_Sparrow_NL_R01.pdf
kan je gewoon googelen.
u constructie werkt ook omgekeerd, dan heb je wel thermische trek maar alleen in het eerste gedeelte waar die omhoog loopt. hoeft niet per se 30cm zijn andere artikelen melden andere waarden en is afhankelijk van opslagtemperatuur en gebruikte leiding materiaal. meeste artikelen zijn beschreven voor gewone boiler temperaturen van 70 a 80 graden meeste sww boilers komen niet meer boven de 60 alleen even voor legionella dus je kan wss met minder weg.
Goed dat de WP weer draait. Je kunt hier wat verder terug in dit topic wat over vinden. Volgens mij zat in 0.8.7 een fix.aloft schreef op zondag 25 januari 2026 @ 16:00:
[...]
Ik had het een paar weken geleden ook, na stroom eraf werkte hij weer. Installateur kon niets vinden.
Nu startte hij ook weer na 20-25 minuten op, maar wel apart. Zal installateur eens vragen welk versienummer ik heb.
Jaren '30 woning | ZP: 16x 300Wp zuid, 8x 450Wp oost, 6x 450Wp west SolarEdge | Gasloos sinds 31 okt 2025 | WeHeat Blackbird P80 | EV: Corsa-E (2020) & ID.3 (2020)
Zoiets?MotorBeast schreef op zondag 25 januari 2026 @ 16:03:
[...]
Denk dat je meer verliest doordat er geen isolatie op al die leidingen zit. Wordt het daar niet bloedheet? Mijn "stookhok" waar verdeelpunt zit van alle leidingen werd makkelijk 25 graden zonder isolatie van de leidingen. Leuk klusje om zelf te doen.
:strip_exif()/f/image/sVkXdTPiVVYnZker50ZavL6Z.jpg?f=fotoalbum_large)
Overigens, heet water dat onnodig in een buis terecht komt staat ook zijn warmte af als deze geisoleerd is. Het duurt alleen langer om tot een bepaalde temperatuur te zakken.
Zijn situatie lijkt sterk op de mijne voor isolatie. Veel vrijwel horizontale leidingen van meerdere meters waar het probleem kan optreden. Zo was ik altijd zeer verbaasd hoever van het inlaatpunt op de boiler de leiding nog het bleef, uren na de sww run.
Conform de nen normen zijn er wel regels voor dit probleem aan de tapzijde omdat het dan om de veiligheid van drinkwater gaat (staand warm water>legionella). Maar dit gaat dus niet over de aanvoer en retour op de wisselaar.
Eerst smalle repen geknipt en de losse leidingen drie keer omwikkelt. Vastzetten met tiewrap. Daarna een bredere reep geknipt en dat om beide gewikkeld, strak tegen de muur en de behuizing aan vervolgens tape en tiewraps. De geisoleerde buizen in de schuur idem.
Naar mijn idee hoort de isolatie buiten door de installateur te worden uitgevoerdTasteless schreef op zondag 25 januari 2026 @ 17:16:
[Afbeelding]
Heeft iemand nog tips voor leidingisolatie? Welk merk?
[*] Error 45: Please replace user
Volg je bankbiljetten
Armaflex over de RVS en daarna pvc tape.Tasteless schreef op zondag 25 januari 2026 @ 17:16:
[Afbeelding]
Heeft iemand nog tips voor leidingisolatie? Welk merk?
Weheat Sparrow + WH-MDC09J3E5 + ITHO AMBER 9.5. 26x245 WP Panelen. WP boiler 200L Adviseur Warmtepomponline&Fancoilonline
Ik ben een fan van Armaflex (of iets vergelijkbaars) in combinatie met tonzon folie, als je echt los wil gaan doe je 2 lagen over elkaar.Tasteless schreef op zondag 25 januari 2026 @ 17:16:
[Afbeelding]
Heeft iemand nog tips voor leidingisolatie? Welk merk?
rolletje tonzon folie kost minder dan 2 lagen armaflex
Voor binnen gebruik ik Kaiflex ST 19 mm dikte. Volgens een monteur van een koelbedrijf was dit beter en goedkoper dan Armaflex. Voor optimale dampdicht maken van de buisisolatie, kan je het beste lijmen (eerst snijden) met Kaiflex lijm met een dun verfkwastje) Voor de bochten heb je speciale Kaiflex ST tape.Tasteless schreef op zondag 25 januari 2026 @ 17:16:
[Afbeelding]
Heeft iemand nog tips voor leidingisolatie? Welk merk?
[ Voor 3% gewijzigd door frank2908 op 25-01-2026 19:45 ]
Voorzover ik weet kan dat niet.Robbie-1 schreef op zondag 25 januari 2026 @ 18:05:
Je kunt als eindgebruiker toch wel de backup heater uitschakelen?
Je moet een installateursaccount hebben.
Ik las ergens dat je hem wel anders kunt laten programmeren dan? b.v. als booster? Ik zou hem niet als backup willen. Daarvoor heb ik de pelletkachel :-)martinusv schreef op zondag 25 januari 2026 @ 19:49:
[...]
Voorzover ik weet kan dat niet.
Je moet een installateursaccount hebben.
Als ie in booster mode staat, kan ik hem wel zelf een "boost" geven?
De heater zal mogelijk in Booster stand staan ipv backup stand.Jeager schreef op zondag 25 januari 2026 @ 12:54:
[...]
Inmiddels monteur langsgeweest. Het geratel is wat minder geworden, maar is nu veranderd in een continu bromgeluid. Het is nog niet top...
Daarnaast is de aansturing ook niet okee. Gister is er ruim 100 kWh doorheen gejaagd, en vandaag ga ik die ook wel weer halen. WP en backup element staan samen bijna de hele dag volop aan. Ik heb nog geen toegang tot de WeHeat app om de details te bekijken, maar ergens gaat er iets niet goed denk ik. Morgen maar weer contact met de installeteur.
Dit is het stroomverbruik wat over de meter gaat, met name dus de WP:
[Afbeelding]
Volgens mij is het net omgekeerd ? Boost is bijverwarmen, backup is bij uitval...Robbie-1 schreef op zondag 25 januari 2026 @ 19:53:
[...]
Ik las ergens dat je hem wel anders kunt laten programmeren dan? b.v. als booster? Ik zou hem niet als backup willen. Daarvoor heb ik de pelletkachel :-)
Als ie in booster mode staat, kan ik hem wel zelf een "boost" geven?
De booster zie ik meer voor de boiler. Maar ik weet niet wat er allemaal mogelijk is.Jpiek schreef op zondag 25 januari 2026 @ 20:15:
[...]
Volgens mij is het net omgekeerd ? Boost is bijverwarmen, backup is bij uitval...
Misschien is er een installateur in ons midden die dit weet?
Ga ik zeker nog doen de installatie is nog vers. Wil nu eerst graag weten of ik nog aanpassingen moet laten doorvoeren en denk er nog over de buitenunit om te draaien en deze op massa te zetten. Maar bedankt zal mij verdiepen in hoe en wat 👌MotorBeast schreef op zondag 25 januari 2026 @ 16:03:
[...]
Denk dat je meer verliest doordat er geen isolatie op al die leidingen zit. Wordt het daar niet bloedheet? Mijn "stookhok" waar verdeelpunt zit van alle leidingen werd makkelijk 25 graden zonder isolatie van de leidingen. Leuk klusje om zelf te doen.
Booster is bijverwarming als je warmtepomp het niet trekt om je woning (of boiler) op temperatuur te krijgen.Robbie-1 schreef op zondag 25 januari 2026 @ 20:18:
[...]
De booster zie ik meer voor de boiler. Maar ik weet niet wat er allemaal mogelijk is.
Misschien is er een installateur in ons midden die dit weet?
Bij Backup schakelt hij alleen in als er een storing geconstateerd wordt.
Aanpassing van die instelling kan alleen installateur . En ook bv bij booster kun je niet zelf aangeven in welke omstandigheden hij moet bijspringen.
Hmm, dat is nog niet precies zoals ik het zou willen. Ik zou eigenlijk willen, dat de booster uit is, en dat ik in de app kan bepalen dat deze aangaat, naar het CV systeem, of naar de Boiler.aloft schreef op zondag 25 januari 2026 @ 20:36:
[...]
Booster is bijverwarming als je warmtepomp het niet trekt om je woning (of boiler) op temperatuur te krijgen.
Bij Backup schakelt hij alleen in als er een storing geconstateerd wordt.
Aanpassing van die instelling kan alleen installateur . En ook bv bij booster kun je niet zelf aangeven in welke omstandigheden hij moet bijspringen.
De Weheat inteligence die kan toch wel straks slim die booster aansturen denk ik?
Kinderen en volwassenen gaan 's avonds in bad, dus als ik hem daarna opwarm, staat het vat 20u op 55gr warmte te verliezen. Liever heb ik hem zo lang op 24 graden (nadat m'n vriendin standje chernobyl in bad is gegaan).
Helaas kan je als laagste back-up temp maar 35gr instellen, dus gister ging ie om 23u opwarmen tot 35gr opwarmen, de rest doet ie ingesteld volgens schema tussen 11u en 15u, wanneer nu globaal de dynamische prijzen het laagste zijn.
Hoe korter hij 55gr is, hoe minder verlies, lijkt me. Als je zeker weet dat je niet in bad wil, tussendoor, natuurlijk.
NB: in de keuken hebben we een quooker, dus geen last van een lage boiler temp
Iets anders: ik durf het bijna niet meer te vragen, maar is er ondertussen meer concreets over Intelligence?
Ik dacht dat ze begin 2026 als laatste streefdatum hadden?
Armaflex buisisolatie, de versie voor buiten en dan met pvctape omwikkelen. Zodat vogels het niet kapot pikken en er geen degradatie door UV isTasteless schreef op zondag 25 januari 2026 @ 17:16:
[Afbeelding]
Heeft iemand nog tips voor leidingisolatie? Welk merk?
5670PV op OzOOO, 5640PV op WnWWW, 3150PV op muur op ZZZW, vloerisolatie, HR++,dakisolatie, PANA 9Jmonoblock WP, Ioniq EV 2017
Dat werkt prima. Ik gebruik het om de wp op zoveel mogelijk zonnestroom en dagwarmte van 40 naar 45 te laten gaan. Als er veel zon is en de temperatuur in huis ok, dan zet ik hem hoger en eerder aan de sww run.GvNL schreef op zondag 25 januari 2026 @ 20:59:
Je kan het SWW-vat ook verwarmen met een handmatig schema, zo ontdekte ik vandaag. Je moet een minimale stand-by-temperatuur instellen en een schema met tijdblokken. Hoe zijn de ervaringen daarmee? Welke temperatuur moet je minimaal instellen? Ik ben benieuwd of het gedrag niet juist onzuinig wordt als de warmtepomp steeds meerdere graden moet opwarmen, in plaats van dat het boilervat constant op dezelfde temperatuur wordt gehouden.
Als je de hele dag de boiler op zeg 45 graden wilt houden kan dat ook. Maar het verlies blijft hetzelfde. Alleen staat hij dan ook in de dure uren te verwarmen. En weer af te koelen. Straks, als iedereen op een dynamisch contract zit, wordt dit nog belangrijker.
Overigens, als de kamertemperatuur onder de gewenste waarde zakt dan onderbreekt de Flint de sww en legionella run.
Kun je lezen op de site van WeHeat.Aeien schreef op zondag 25 januari 2026 @ 21:26:
Ben benieuwdjammer dat we het dak niet hoefden te vervangen, anders was dit een mooie optie geweest.
Iets anders: ik durf het bijna niet meer te vragen, maar is er ondertussen meer concreets over Intelligence?
Ik dacht dat ze begin 2026 als laatste streefdatum hadden?
Komt allemaal goed.
Als je de buizen gaat isoleren en gebruik je standaard buisisolatie? Doe er dan over de hele lengte isolerende tape omheen. Met de IR meter meet ik 2 graden verschil in oppervlaktetemperatuur tussen zonder en met tape.jjbrrr schreef op zondag 25 januari 2026 @ 20:34:
[...]
Ga ik zeker nog doen de installatie is nog vers. Wil nu eerst graag weten of ik nog aanpassingen moet laten doorvoeren en denk er nog over de buitenunit om te draaien en deze op massa te zetten. Maar bedankt zal mij verdiepen in hoe en wat 👌
Oh, ik heb ook wel vertrouwen dat het komt hoor, maar vind het echt een draak van een website.201WD schreef op zondag 25 januari 2026 @ 21:36:
[...]
Kun je lezen op de site van WeHeat.
Komt allemaal goed.
Ik heb geen scrollbar (op meerdere browsers), dus die site is nagenoeg niet te lezen.
Wat een korte bigfoots. Ik dacht dat ze veel langere adviseren?Tasteless schreef op zondag 25 januari 2026 @ 17:16:
[Afbeelding]
Heeft iemand nog tips voor leidingisolatie? Welk merk?
Ik doe eens per dag naar 55 graden, de rest op 40. Eén run per dag lijkt me juist zuiniger, minder “opstartkosten” om het SWW circuit warm te maken.GvNL schreef op zondag 25 januari 2026 @ 20:59:
Je kan het SWW-vat ook verwarmen met een handmatig schema, zo ontdekte ik vandaag. Je moet een minimale stand-by-temperatuur instellen en een schema met tijdblokken. Hoe zijn de ervaringen daarmee? Welke temperatuur moet je minimaal instellen? Ik ben benieuwd of het gedrag niet juist onzuinig wordt als de warmtepomp steeds meerdere graden moet opwarmen, in plaats van dat het boilervat constant op dezelfde temperatuur wordt gehouden.
Hier werkt het prima.Aeien schreef op zondag 25 januari 2026 @ 21:39:
[...]
Oh, ik heb ook wel vertrouwen dat het komt hoor, maar vind het echt een draak van een website.
Ik heb geen scrollbar (op meerdere browsers), dus die site is nagenoeg niet te lezen.
Kunt het ook benaderen vanuit de app.
Gewoon afwachten.
Verschillende gezien die op dak of in dak konden.
Toch vaak issues met water, geluid, en onderhoud.
Er zijn/waren ook lege kasten te koop inc luik waar een indak warmtepomp.
Geen idee, op de website zelf zie ik de sparrow ook op deze staan. Ik zou wel eens willen weten of er standaard checklisten vanuit Weheat bestaan waaraan een installateur zich moet houden. Ook mbt tot het isoleren van de leidingen.orillion schreef op zondag 25 januari 2026 @ 21:40:
[...]
Wat een korte bigfoots. Ik dacht dat ze veel langere adviseren?
[...]
Weheat sparrow P60❄️🔥| LMNT Pura 200L 💧| Tesla model 3 🚗 | 13,7kWp☀️ | 48kWh balans batterij🔋
Weet je zeker dat alles goed ontlucht en op druk is? Zo ja, dan is -volgens mij- die unit gewoon stuk en mogen ze een ander monteren. Weheat levert in zulke gevallen zeer snel een verse.Jeager schreef op zondag 25 januari 2026 @ 12:54:
[...]
Inmiddels monteur langsgeweest. Het geratel is wat minder geworden, maar is nu veranderd in een continu bromgeluid. Het is nog niet top...
Daarnaast is de aansturing ook niet okee. Gister is er ruim 100 kWh doorheen gejaagd, en vandaag ga ik die ook wel weer halen. WP en backup element staan samen bijna de hele dag volop aan. Ik heb nog geen toegang tot de WeHeat app om de details te bekijken, maar ergens gaat er iets niet goed denk ik. Morgen maar weer contact met de installeteur.
Dit is het stroomverbruik wat over de meter gaat, met name dus de WP:
[Afbeelding]
Laat je alsjeblieft niet nogmaals afwimpelen en zorg dat ze ter plekke de sales engineer of support bellen.
[ Voor 4% gewijzigd door teacher op 26-01-2026 00:18 ]
Wise enough to play the fool
Bij een dynamisch contract na. Ik dit wel goed begrijpen. Ik heb zelf echter een vast contract zonder zonnepanelen. Is dat het dan nog zinvol om een handmatig schema te gebruiken voor SWW?Mg4gebruiker schreef op zondag 25 januari 2026 @ 21:33:
[...]
Dat werkt prima. Ik gebruik het om de wp op zoveel mogelijk zonnestroom en dagwarmte van 40 naar 45 te laten gaan. Als er veel zon is en de temperatuur in huis ok, dan zet ik hem hoger en eerder aan de sww run.
Als je de hele dag de boiler op zeg 45 graden wilt houden kan dat ook. Maar het verlies blijft hetzelfde. Alleen staat hij dan ook in de dure uren te verwarmen. En weer af te koelen. Straks, als iedereen op een dynamisch contract zit, wordt dit nog belangrijker.
Overigens, als de kamertemperatuur onder de gewenste waarde zakt dan onderbreekt de Flint de sww en legionella run.
Ja, anders heb je bijv 3x per dag de “opstartkosten” van het SWW circuit warm maken voordat daadwerkelijk de inhoud van het vat gaat opwarmen. Iemand heeft eerder in dit topic berekend hoeveel kWh dat ongeveer is.GvNL schreef op maandag 26 januari 2026 @ 00:16:
[...]
Bij een dynamisch contract na. Ik dit wel goed begrijpen. Ik heb zelf echter een vast contract zonder zonnepanelen. Is dat het dan nog zinvol om een handmatig schema te gebruiken voor SWW?
Ik heb zonnepanelen dus voor mij is overdag al snel gunstiger, maar stel dat ik die niet hebt. Als je uit gaat van gelijke COP: Vandaag in de middag 30 cent en ‘s nachts 25 cent (gister maar 2 cent verschil). Ik verbruik 2kWh voor SWW dan heb ik dus 10 cent verschil. Een groot deel van het jaar is de prijs niet zoveel duurder in de middag, dus ik laat het lekker ‘s middags doen en denk niet na over die paar keer dat het ongunstig is.LLupus schreef op maandag 26 januari 2026 @ 07:57:
Heeft iemand een vuistregel om de prijs per KWh af te wegen tegen verschil in COP? Tussen 11 en 15 uur heb je in het algemeen de hoogste buitentemperatuur en dus de hoogste COP. Maar 's nachts is de stroom vaak weer goedkoper. En zit je korter voor de ochtend piek in het SWW verbruik. Hoe bepaal je de optimale strategie?
Dat hangt ook nog weer af van de massa en isolatiegraad van de woning.LLupus schreef op maandag 26 januari 2026 @ 07:57:
Heeft iemand een vuistregel om de prijs per KWh af te wegen tegen verschil in COP? Tussen 11 en 15 uur heb je in het algemeen de hoogste buitentemperatuur en dus de hoogste COP. Maar 's nachts is de stroom vaak weer goedkoper. En zit je korter voor de ochtend piek in het SWW verbruik. Hoe bepaal je de optimale strategie?
En: de basis is continu dezelfde temperatuur. dan is de warmtepomp redelijk continu laag aan het stoken (in de nacht iets harder door lagere buitentemperatuur.
Als je nu wil optimaliseren moet je je realiseren dat je in uren dat je meer warmte de woning inbrengt een hogere Ta nodig hebt, dus lagere COP.
Dit hangt dan ook weer af van je afgifte: is die krap, dan snel de Ta omhoog en heeft het allemaal weinig zin
5670PV op OzOOO, 5640PV op WnWWW, 3150PV op muur op ZZZW, vloerisolatie, HR++,dakisolatie, PANA 9Jmonoblock WP, Ioniq EV 2017
https://www.dhps.nl/producten/duurzame-dakoplossing/X21r schreef op maandag 26 januari 2026 @ 00:14:
[...]
Foto's/screenshots zijn uit maart 2018 .(. ja 8 jaar terug) toen werd dit model al gemonteerd . En nu komen ze van Weheat met de Swift .. ook zo een modelletje inbouw in het schuine dak, ben benieuwt hoe dat er uit gaat zien.
[Afbeelding]
Links en rechts aanzuigen en in het midden er uit.
Ziet er toch best wel mooi uit, maar ik denk dat geluid en resonanties hier wel een ding zijn, met name bij die 'inbouw' variant.
Ik vermoed dat er tijdens de defrosts warm water uit de boiler gebuikt wordt, maar is dat dan zoveel dat de temperatuur zo veel daalt?
Ik vermoed ook dat de boiler opwarming getriggerd wordt door de bovensensor, en wellicht als de ondersensor nog lager is. Zijn deze waardes in te stellen?
Herkennen jullie dit gedrag?
Dat is hoe het altijd al werkt. De boiler is een voorraad warm water, en die wordt pas opgewarmd als de temperatuur (bovenin) 3 graden onder de gewenste/ingestelde temperatuur komt.GvNL schreef op zondag 25 januari 2026 @ 20:59:
<knip>
Ik ben benieuwd of het gedrag niet juist onzuinig wordt als de warmtepomp steeds meerdere graden moet opwarmen, in plaats van dat het boilervat constant op dezelfde temperatuur wordt gehouden.
Dan schakelt de warmtepomp over van CV bedrijf naar SWW verwarming, en gaat de aanvoertemperatuur flink omhoog, en de COP flink naar beneden.
De boiler wordt dus nooit "continu op temperatuur gehouden". Dat kan niet met de standaard-opstelling, want er is maar 1 warmtepomp en die doet -ofwel- CV bedrijf, -ofwel- SWW verwarmen.
Maar ook als je een losse WP zou hebben voor alleen SWW, staat die ook alleen maar het water op te warmen in bursts, niet continu.
Weheat BB P60 | 6x 405 Wp Oost, 6x 405 Wp West | Zonneplan Day-Ahead | 1x Sessy 5 kWh
De BB p60 draait sinds woensdag. Het huis is ondertussen gevuld met warmte, lijkt het.
Door hele huis jaga convectoren, met beneden 2 groepen bijvloerverwarming (verdeler moet nog aangepast worden, nu mengverdeler met pomp).
OT thermostaat staat op 19.5 ingesteld, wat in principe comfortabel voor ons is.
Ik merk dat als de WP aanslaat (kamertemperatuur 19.4) hij doorverwarmt tot 20.0 en dan stopt.
Met een dag als gister: veel zon, maar koud, loop ik tegen een aantal dingen aan:
De woonkamer is 's ochtends op 19.7gr en comfortabel. Ook boven is het wat opgewarmd, dus lekker op staan.
De WP stopt rond 10:00 met verwarmen, omdat de zon de woonkamer doorverwarmt. Alles nog comfortabel. Echter, gedurende de dag koelt het boven wel wat af (minder ramen en hierop warmtewerende folie ihkv hete zomers).
De woonkamer warmt door tot 20.4 (comfortabel) en koelt in de loop van de avond weer af. Om 22:15 slaat de WP pas weer aan om te verwarmen (woonkamerT 19.4), maar eigenlijk vinden we het eerder al niet meer comfortabel door de ramen die toch wat kou doorlaten. 22:15 gaan we juist naar bed
De hele nacht staat de WP best hard te werken (compressor 99% en een input van 1.7kw stabiel), om het weer op te warmen naar de 19.7gr in de ochtend.
Dit lijkt mij niet heel efficient (alleen door de nacht 12kwh verbruik, COP 3,4), en het beetje comfortabele gevoel van een verwarming die aan staat is in de nacht, waar we niks van voelen.
/f/image/zMDhTwWW8aewkMGC2xzcN40x.png?f=fotoalbum_large)
Is dit standaard gedrag van een OT thermostaat en hoe is dit te verbeteren? Liefst heb ik dat hij stabiel doorpruttelt voor 19.5-19.7.
Moet ik over op stooklijn en doe je dat obv eerdere data of trial&error?
Gepland staat al:
- aanpassen vloerverwarmingverdeler naar open
- heatmeister + fans op de convectoren beneden, wellicht ook boven
- wat thermische pasta tussen temp huis-in sensor (nu 2gr verschil met temp pomp uit)
- isoleren van buizen rondom binnenunit
Thanks alvast!
[ Voor 5% gewijzigd door Aeien op 26-01-2026 09:43 ]
Overstappen naar stooklijn inderdaad. De rest wordt al aangepakt zo te zien.Aeien schreef op maandag 26 januari 2026 @ 09:41:
Ik ben benieuwd naar jullie mening.
De BB p60 draait sinds woensdag. Het huis is ondertussen gevuld met warmte, lijkt het.
Door hele huis jaga convectoren, met beneden 2 groepen bijvloerverwarming (verdeler moet nog aangepast worden, nu mengverdeler met pomp).
OT thermostaat staat op 19.5 ingesteld, wat in principe comfortabel voor ons is.
Ik merk dat als de WP aanslaat (kamertemperatuur 19.4) hij doorverwarmt tot 20.0 en dan stopt.
Met een dag als gister: veel zon, maar koud, loop ik tegen een aantal dingen aan:
De woonkamer is 's ochtends op 19.7gr en comfortabel. Ook boven is het wat opgewarmd, dus lekker op staan.
De WP stopt rond 10:00 met verwarmen, omdat de zon de woonkamer doorverwarmt. Alles nog comfortabel. Echter, gedurende de dag koelt het boven wel wat af (minder ramen en hierop warmtewerende folie ihkv hete zomers).
De woonkamer warmt door tot 20.4 (comfortabel) en koelt in de loop van de avond weer af. Om 22:15 slaat de WP pas weer aan om te verwarmen (woonkamerT 19.4), maar eigenlijk vinden we het eerder al niet meer comfortabel door de ramen die toch wat kou doorlaten. 22:15 gaan we juist naar bed
De hele nacht staat de WP best hard te werken (compressor 99% en een input van 1.7kw stabiel), om het weer op te warmen naar de 19.7gr in de ochtend.
Dit lijkt mij niet heel efficient (alleen door de nacht 12kwh verbruik, COP 3,4), en het beetje comfortabele gevoel van een verwarming die aan staat is in de nacht, waar we niks van voelen.
[Afbeelding]
Is dit standaard gedrag van een OT thermostaat en hoe is dit te verbeteren? Liefst heb ik dat hij stabiel doorpruttelt voor 19.5-19.7.
Moet ik over op stooklijn en doe je dat obv eerdere data of trial&error?
Gepland staat al:
- aanpassen vloerverwarmingverdeler naar open
- heatmeister + fans op de convectoren beneden, wellicht ook boven
- wat thermische pasta tussen temp huis-in sensor (nu 2gr verschil met temp pomp uit)
- isoleren van buizen rondom binnenunit
Thanks alvast!
Thanks!STIMPPYYY schreef op maandag 26 januari 2026 @ 09:45:
[...]
Overstappen naar stooklijn inderdaad. De rest wordt al aangepakt zo te zien.
Zit achter overgaan op stooklijn nog een theoretisch iets, of is dat gewoon aanzetten en de kamertemperatuur goed in de gaten houden?
Inderdaad overgaan en in de gaten houden. Misschien nog even in de historie van je grafieken kijken welke aanvoer bij X temp gevraagd is om de stooklijn wat te tweaken.Aeien schreef op maandag 26 januari 2026 @ 09:57:
[...]
Thanks!
Zit achter overgaan op stooklijn nog een theoretisch iets, of is dat gewoon aanzetten en de kamertemperatuur goed in de gaten houden?
Morgen Slemslem schreef op vrijdag 23 januari 2026 @ 22:54:
[...]
Ik heb dit ook gehad bij 2 buitenunits, toen was toch de compressor defect. Inmiddels heb ik mijn 3de buitenunit staan en die is toch een stuk stiller dan de eerste 2. 2de hield het welgeteld 2 maanden vol, toen klapte steeds de aardlek eruit en maakte een hels kabaal. Kreeg van de installateur door dat het bij meerdere blackbirds gebeurd is, wss vanuit weheat een lichting met slechte compressors. Zou als ik jou was voor de zekerheid even de installateur erbij halen.
Ik zit ook met een probleem wat wellicht onbalans in de compressor als oorzaak zou kunnen hebben
Mijn installatie was in september 2024
Wanneer is jouw BB geplaatst?
Wellicht een slechte batch compressors in die periode?
Harry
dit idd, bij stooklijn is "temperatuur huis in" the magic number.Aeien schreef op maandag 26 januari 2026 @ 09:57:
[...]
Thanks!
Zit achter overgaan op stooklijn nog een theoretisch iets, of is dat gewoon aanzetten en de kamertemperatuur goed in de gaten houden?
En begin eerst met de lijn integraal verlagen of verhogen, en daarna pas je de steilheid aan.
Wise enough to play the fool
Zon installing is altijd lastig ja, ook met stooklijn (dan wordt het weer te warm). Het OT gedrag zal nog wel wat verbeteren, die leer nog bij dus de pieken en dalen zullen wat afvlakken. Ik zou een week of twee OT testen, volgens mij is er ook weinig zon komende dagen.Aeien schreef op maandag 26 januari 2026 @ 09:41:
Ik ben benieuwd naar jullie mening.
De BB p60 draait sinds woensdag. Het huis is ondertussen gevuld met warmte, lijkt het.
Door hele huis jaga convectoren, met beneden 2 groepen bijvloerverwarming (verdeler moet nog aangepast worden, nu mengverdeler met pomp).
OT thermostaat staat op 19.5 ingesteld, wat in principe comfortabel voor ons is.
Ik merk dat als de WP aanslaat (kamertemperatuur 19.4) hij doorverwarmt tot 20.0 en dan stopt.
Met een dag als gister: veel zon, maar koud, loop ik tegen een aantal dingen aan:
De woonkamer is 's ochtends op 19.7gr en comfortabel. Ook boven is het wat opgewarmd, dus lekker op staan.
De WP stopt rond 10:00 met verwarmen, omdat de zon de woonkamer doorverwarmt. Alles nog comfortabel. Echter, gedurende de dag koelt het boven wel wat af (minder ramen en hierop warmtewerende folie ihkv hete zomers).
De woonkamer warmt door tot 20.4 (comfortabel) en koelt in de loop van de avond weer af. Om 22:15 slaat de WP pas weer aan om te verwarmen (woonkamerT 19.4), maar eigenlijk vinden we het eerder al niet meer comfortabel door de ramen die toch wat kou doorlaten. 22:15 gaan we juist naar bed
De hele nacht staat de WP best hard te werken (compressor 99% en een input van 1.7kw stabiel), om het weer op te warmen naar de 19.7gr in de ochtend.
Dit lijkt mij niet heel efficient (alleen door de nacht 12kwh verbruik, COP 3,4), en het beetje comfortabele gevoel van een verwarming die aan staat is in de nacht, waar we niks van voelen.
[Afbeelding]
Is dit standaard gedrag van een OT thermostaat en hoe is dit te verbeteren? Liefst heb ik dat hij stabiel doorpruttelt voor 19.5-19.7.
Moet ik over op stooklijn en doe je dat obv eerdere data of trial&error?
Gepland staat al:
- aanpassen vloerverwarmingverdeler naar open
- heatmeister + fans op de convectoren beneden, wellicht ook boven
- wat thermische pasta tussen temp huis-in sensor (nu 2gr verschil met temp pomp uit)
- isoleren van buizen rondom binnenunit
Thanks alvast!
Dank voor de uitleg! Dit klinkt logisch en is ook wat ik de warmtepomp inderdaad al zag doen op de automatische stand. Een paar keer per dag werd het SWW-vat weer op temperatuur gebracht en daarna zakt de temperatuur geleidelijk, tot hij weer gaat opwarmen.Gameboy schreef op maandag 26 januari 2026 @ 09:07:
[...]
Dat is hoe het altijd al werkt. De boiler is een voorraad warm water, en die wordt pas opgewarmd als de temperatuur (bovenin) 3 graden onder de gewenste/ingestelde temperatuur komt.
Dan schakelt de warmtepomp over van CV bedrijf naar SWW verwarming, en gaat de aanvoertemperatuur flink omhoog, en de COP flink naar beneden.
De boiler wordt dus nooit "continu op temperatuur gehouden". Dat kan niet met de standaard-opstelling, want er is maar 1 warmtepomp en die doet -ofwel- CV bedrijf, -ofwel- SWW verwarmen.
Maar ook als je een losse WP zou hebben voor alleen SWW, staat die ook alleen maar het water op te warmen in bursts, niet continu.
Ik hoor dit vaak, dat 'OT' leert. OT is toch niet meer dan het communicatieprotocol. Nu weet ik er heel erg weinig vanaf, maar waar staat dit beschreven?orillion schreef op maandag 26 januari 2026 @ 10:41:
[...]
Zon installing is altijd lastig ja, ook met stooklijn (dan wordt het weer te warm). Het OT gedrag zal nog wel wat verbeteren, die leer nog bij dus de pieken en dalen zullen wat afvlakken. Ik zou een week of twee OT testen, volgens mij is er ook weinig zon komende dagen.
Als ik GPT erop nasla, dan lees ik voornamelijk dat bijvoorbeeld een T6(r) (zoals ik heb) - niet echt lerend is, maar wel wat trucjes in huis heeft. Met focus, naar mijn mening, CV-Gas (geofencing etc). De BB80 is wel slimmer, als in hij moduleert, kijkt naar verschillende parameters etc... maar ik lees nergens dat hier echt 'lerend' vermogen aan is gekoppeld. Een Nest doet dat dan weer wel schijnt. Dus de functionaliteit zit in de thermostaat.
Bij de stooklijn wordt het vermogen van de WP gebaseerd op de buitentemperatuur. Het idee is dat deze hele lange, rustige runs maakt (soms 24 x 7), met (net) genoeg vermogen om het huis op temperatuur te houden. Het verschil (Delta T) tussen het warm water dat de WP uit gaat, en via het afgiftesysteem weer terug komt in de WP blijft dan zo constant mogelijk (met uitzondering van SWW verwarmen en defrosts). Dat is goed voor de efficiency, maar vooral ook voor het comfort. De relatie van de temperatuur van het water tot de buitentemperatuur wordt ingesteld in de stooklijn in de WeHeat App/Portal.Aeien schreef op maandag 26 januari 2026 @ 09:57:
[...]
Thanks!
Zit achter overgaan op stooklijn nog een theoretisch iets, of is dat gewoon aanzetten en de kamertemperatuur goed in de gaten houden?
Om dit (indirect) kracht bij te zetten:
Zaterdag nacht heeft de BB hier door een verkeerde setting (door mij) de hele nacht gedaan over het opwarmen van het SWW vat. De vloer koelde dus best flink af. Ondanks dat mijn systeem normaliter heel stabiel draai, en op 20 a 30% draait, duurde het met de huidige buitentemperatuur bijna 18 uur voordat de Delta T weer op de 'normale' waarde zat. De hele dag op ongeveer 80% gedraaid, en ik heb in de middag zelfs de houtkachel nog aan gehad.
Dit geeft overigens ook te denken over het installeren van een WP in de winter (met temperaturen rond het vriespunt). Als door het installeren je 2 dagen geen (vloer)verwarming hebt, dan duurt het heel lang, en kost het heel veel vermogen om alles weer op te starten en op temperatuur te krijgen. Bij mijn installatie hebben we alles eerst helemaal voorbereid, en pas zo laat mogelijk de stadsverwarming afgekoppeld en de WP aangesloten op de vvw.
Groet,
Satefan
[ Voor 3% gewijzigd door Satefan op 26-01-2026 11:14 ]
Eind 2026 komt de Swift beschikbaar voor installatie.
[ Voor 29% gewijzigd door robmoh op 26-01-2026 11:37 ]
Klopt, OT is het protocol, maar de thermostaten die het protocol spreken leren. Met mijn T6 zag ik in het begin echt hogere gevraagde watertermperaturen (en dan weer lager een soort gependel) dan na een aantal dagen. Net zoals afgelopen nacht was het bijna een constante temperatuur zoals een stooklijn, dat had ik in het begin nooit.STIMPPYYY schreef op maandag 26 januari 2026 @ 11:12:
[...]
Ik hoor dit vaak, dat 'OT' leert. OT is toch niet meer dan het communicatieprotocol. Nu weet ik er heel erg weinig vanaf, maar waar staat dit beschreven?
Als ik GPT erop nasla, dan lees ik voornamelijk dat bijvoorbeeld een T6(r) (zoals ik heb) - niet echt lerend is, maar wel wat trucjes in huis heeft. Met focus, naar mijn mening, CV-Gas (geofencing etc). De BB80 is wel slimmer, als in hij moduleert, kijkt naar verschillende parameters etc... maar ik lees nergens dat hier echt 'lerend' vermogen aan is gekoppeld. Een Nest doet dat dan weer wel schijnt. Dus de functionaliteit zit in de thermostaat.
Dank je. Was er ook geen combi thermostaat + stooklijn optie? Thermostaat zorgt voor afslaan bij doorschieten (bijv zonnige dag), stooklijn de geleverde temp?
En hoe pak je het bij stooklijn aan met ruimtes die wisselend gebruikt worden?
Bijv wel lekker rond bedtijd iets meer warmte te hebben bij de kinderkamers, maar overdag niet.
Zet je dan bijv heatmeisters aan/uit, zodat je dan net wat meer warmte afgifte hebt bij zelfde aanvoer temp?
robmoh schreef op maandag 26 januari 2026 @ 11:36:
Maak kennis met Weheat Swift! https://www.weheat.nl/producten/swift
Eind 2026 komt de Swift beschikbaar voor installatie.

Het geheel lijkt wel erg klein op dit plaatje, iets van 1,5x1,0 meter?
Hier nog wat meer info, vermogen is 4-6kW https://www.installatie.n...tepomp-als-velux-dakraam/
[ Voor 14% gewijzigd door Voogel op 26-01-2026 11:46 ]
7 zonnepanelen, 4kWh thuis accu en binnenkort een Flint op een huisje uit 1896
Volgens mij zijn ze wat leidingen vergeten te tekenen in het marketingplaatje. Of zou die alleen de zolder opwarmenVoogel schreef op maandag 26 januari 2026 @ 11:40:
[...]
[Afbeelding]
Het geheel lijkt wel erg klein op dit plaatje, iets van 1,5x1,0 meter?
[ Voor 43% gewijzigd door orillion op 26-01-2026 11:42 ]
Hier van de andere kant gefotografeerd.orillion schreef op maandag 26 januari 2026 @ 11:41:
[...]
Volgens mij zijn ze wat leidingen vergeten te tekenen in het marketingplaatje. Of zou die alleen de zolder opwarmen
https://support.resideo.c...the-demand?language=en_USorillion schreef op maandag 26 januari 2026 @ 11:38:
[...]
Klopt, OT is het protocol, maar de thermostaten die het protocol spreken leren. Met mijn T6 zag ik in het begin echt hogere gevraagde watertermperaturen (en dan weer lager een soort gependel) dan na een aantal dagen. Net zoals afgelopen nacht was het bijna een constante temperatuur zoals een stooklijn, dat had ik in het begin nooit.
Er zit inderdaad een algloritme achter. Maar de nuance zit 'm in de thermostaat, want die bepaald. Hij verliest ook z'n 'geheugen' na reset of power-outage.
Was me name benieuwd hoe hij dit berekent "the expected heat loss over time" - daar kwam onderstaande uit.
The T6 Smart Thermostat doesn't "know" your home's physical heat loss in the way an engineer would (by measuring wall thickness or insulation levels). Instead, it calculates it mathematically by observing how your room temperature changes over time.
It uses a combination of two main "learning" methods to understand and save your home's thermal behavior:
1. Adaptive Intelligent Recovery (The "Time" Factor)
2. TPI (Time Proportional & Integral) Algorithm
Vragen om, of het aanbieden van referrals zijn op heel tweakers niet toegestaan. Dit topic is daar geen uitzondering op.
:strip_exif()/f/image/no31TvPFI96wULXEg06r4Q8x.jpg?f=fotoalbum_large)
:strip_exif()/f/image/ILtBRwMCs6m8kXinwrpW7ZzM.jpg?f=fotoalbum_large)
:strip_exif()/f/image/RNp9gvwS6Lqd6GhWwcK5pEQx.jpg?f=fotoalbum_large)