Nog geen oplossing, maar momenteel geen problemen gelukkig.
De leverancier telefonisch bereikt, maar iemand die niets van techniek weet. Webformulier ingevuld met foto's en video+geluid erbij.
Krijg je een reactie dat ze het gaan bestuderen en in 3 dagen een reactie willen geven. Hé, dat is misschien acceptabel bij zonnepanelen, maar niet voor een verwarming in winter en nog vlak voor kerst ook. Niets meer gehoord sinds de 22e dec.

Ben benieuwd of dat na de Kerst nog komt.
Gelukkig is de nevel weg en heb ik geen geratel meer gehad. Maar ik weet nog niet waarom dit kon gebeuren, waarom er geen defrost poging was geweest.
Voor wie
meer details wil lezen:
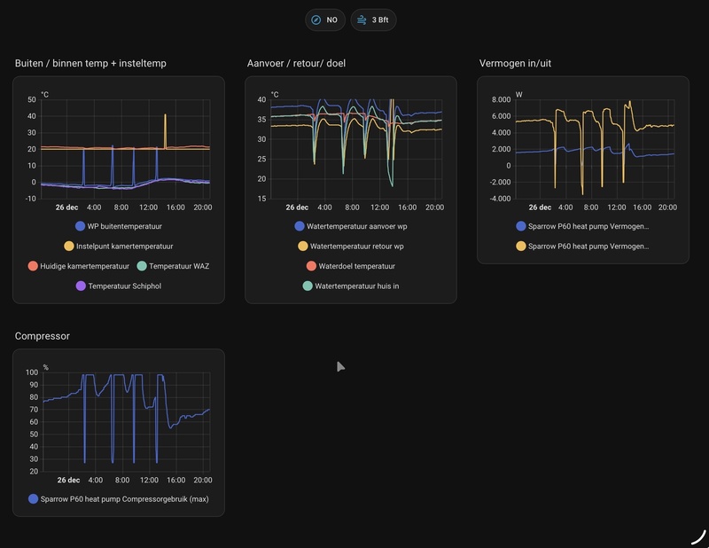
Ik heb geprobeerd e.e.a. te begrijpen, maar je hebt te maken met 3 regelende systemen door elkaar heen. De WeHeat WP, de slimme thermostaat en de oude CV elk met eigen gedrag, wat elkaar ook nog kan beïnvloeden. Omdat k alleen userinstellingen kan wijzigen (behalve op de CV) zijn mijn middellen beperkt.
Ook al denk ik nog steeds dat er bij mijn combi-gas-ketel keerkleppen in hadden moeten zitten, heb ik denk ik wel gezorgd dat de CV nu iets meer kan verwarmen wanneer het moet. Toen nog 4 graden buiten, dus ik moest externe warmtevraag van de gasCV creëren. Uiteindelijk was daarvoor nodig: Kamertemp op 35 graden zetten (met themostaat in OTC modus) en de capaciteit van de WP beperken door het stilste niveau te kiezen. Dan wordt ook de CV bijgeschakeld (na enige tijd).
Deze sloeg steeds af wegens de melding op de Remeha Quinta 28C: Aanvoertemp>gewenste temp +5 graden C (= normale regelstop). Met checken van de bereikte water- en keteltemperaturen en de grenzen van de gasCV, en de WP thermostaat geprobeerd conclusies te trekken.
Eerder al (iom eigen gasCV monteur) de gasketel sneller te laten terug-moduleren. Beginnend vanaf deltaT was 25 graden, verlaagd naar 18 graden. Had niet geholpen.
Daarom eerder al ook de max. aanvoertemp omlaag gezet in de hoop op sneller terugmoduleren. Van default 89 graden (default traditionele CV) naar 37. Achteraf was dat misschien precies verkeerd, omdat de ketel nu eerder afsloeg bij warm water retour. Dus de waarde weer verhoogd naar 66 graden. Dit was mogelijk een van de werkende verbeteringen.(zie verderop).
Het leek dat de CV-ketel vroeg afsloeg omdat de retourtemp (in gas-CV) groter was dan de max-watertemp welke op de thermostaat was ingesteld (Remeha iSense). Deze heb ik toen hoger ingesteld dan nodig (naar 45 graden) wat de tweede verbetering lijkt te zijn. (Nu met Kerst bij buitentemp tot -4 is 45 graden voor mij ook wel nodig soms).
De PWM sturing van de CV pomp had ik op advies van mijn gasCV monteur teruggezet om te voorkomen dat hij zijn eigen heet water terug zou zuigen.Van default 70% verlaagd naar 50% en later 30%. Geen effect.
Maar later redeneerde ik, misschien kan de warmte niet snel genoeg weg uit de ketel. En heb weer 70% ingesteld. Samen met bovengestelde wijzigingen.
Daarna merkte ik dat de gasCV langere tijd (minuten) aan kon blijven en zag ik ook de hellingshoek van de watertemperaturen stijgt tijdens bijstoken.
Misschien dat als de hele WP uit staat, de CV het huis zou kunnen verwarmen, maar dat wil ik bij vorst eigenlijk niet uitproberen...
Huidige situatie rond kerst:
Buitentemp tot - 4 graden. Binnen stook ik doorsnee met water van 35-39 graden (boosted radiatoren en seriebuffer 50l). De Compressor staat gemiddeld op 36-47%.
Hoogstens 1 defrost per dag (op eigen kracht WP). Soms steun gevraagd aan de CV door WP, met name bij sprongen in gevraagde watertemperatuur (experimenteren) en toen de beide geluidsniveaus van de WP nog op de middenstand stonden. Dat is soms net te krap bij mij en -4 graden.
Ik draai een stooklijn uit de Remeha iSense thermostaat (dus niet via Sparrow), die op basis van de kamerthermostaat iets verschoven wordt. De Sparrow staat op OTC. Dat gaat heel mooi zonder grote sprongen. Alleen wijkt de kamertemp nogal eens +0,5 graad af t.o.v. de ingestelde waarde. (Daar werk ik nog aan maar kan er ook mee leven)
Ik wil ook gewoon OT thermostaat draaien weer even proberen met dit weer, maar vrees dat er dan weer grote sprongen komen. Zeker nu ik de max. geluidsniveaus heb verhoogd.
Samenvattend: alles werkt redelijk, zolang het niet mistig is.
Maar de kennis en service van mijn leverancier is beneden alle peil. Ik zou graag een betrouwbaar bedrijf vinden net ten Z.O. van Utrecht. (En dan te bedenken dat ze me verzekerd hadden meerdere ervaren WP monteurs te hebben, hier in de regio. De werkelijkheid was 1 team (?) op 100km afstand, dat behalve als monteur ook als helpdesk moest dienen...)
Ik hoop dat iemand er wat aan heeft.
Ik ben nog steeds blij met de ISense thermostaat (stooklijn + automatische correctie)
Van uitbreiding naar SWW via Weheat zie ik af wegens kosten en regelconsequenties. Ik heb al wel een binnenunit met heater (niet geactiveerd). Daar wil ik over een jaar mee om naar gasloos verwarmen. (Maar eerst een nieuwe groepenkast en 3 fasen)
NB Nog vergeten. Vastgesteld dat mijn Temp-huis-in sensor niet zoals verplicht na de WP
en na de CV ketel zit. Hij zit wel na de WP (achter de binnenunit), maar vóór de plek waar de uitgang van de CV ketel zit. Dat maakt de grafieken niet duidelijker. Im ga de kabel verlengen en kan hem dan op de goede plek zetten. Weet niet of het gedrag nog iets verandert dan...
[
Voor 3% gewijzigd door
Fresnel op 26-12-2025 15:43
]