• Robbie-1
  • Registratie: Februari 2020
  • Laatst online: 07-03 19:17
Robbie-1 schreef op woensdag 24 december 2025 @ 10:43:
Toch nog 1 keer over de "uitgebreide" binnenunit.
Ik weet inmiddels de verschillen, dit model is duurder, maar je krijgt een mooie nette installatie.
Ik wil een buffer en een boiler, en ik wil de buffer serieel aansluiten.
Ik wil mijn zonnestroom kunnen benutten, ik ga daar zelf in HA wel iets slims voor maken.
Het lijkt handiger om het element in de binnenunit niet te gebruiken, maar dit te plaatsen in de boiler toch? maar ja, dan heb ik 2 elementen, tenzij ik alsnog voor het eenvoudige model ga, en de pompen etc. los laat aansluiten, hetgen voor de installateur ook weer meer tijd kost.
Was is wijsheid?
Mijn vraag raakte wat ondergesneeuwd door de opmerkingen over defrost. :-)
Mag ik bij deze nog een poging doen? ik twijfel welke binnenunit te nemen.

  • RayDelft
  • Registratie: Juni 2017
  • Laatst online: 06:31
KAN iemand mij iets uitleggen ?

Momenteel is het precies 0 graden hier .
Sparrow stooklijn : 28 graden bij 9 graden en 45 bij min 20 .
Nu: ( bij 0 graden dus ) nu 1951 Watt en 92 %.

Mijn conclusie : Hij zit tegen z’n max .

Vraag : dan gaat hij zijn doeltemperatuur bij - 20 of zelfs bij min 5 of 10 toch nooit halen ?

VRAAG : klopt mijn conclusie ?

Dank voor jullie uitleg alvast .

  • jeroendh
  • Registratie: Januari 2008
  • Laatst online: 10:25
AlphaBlack_NL schreef op woensdag 24 december 2025 @ 19:01:
[...]


Nieuwbouw? Pas met <0c boven de 16% is wel heel uitzonderlijk , heb je dan niet enorm veel last van pendelen met temperaturen tussen de 5-15 graden?
Nee een twee onder een kap uit 1980.
12cm PIR dak isolatie en overal trippel glas.
Met de temperatuur tussen en 5-15 graden heeft die regelmatig een paar uur uit gestaan.
Pendelen heb ik geen last van. Meer van dat hij tot 3 graden warmer water maakt dan gevraagd. Dan zet ik hen terug op OT (thermostaat staat uit) en dan terug op stooklijn. Anders loopt de temperatuur op in de woonkamer. Welke nu constant 21.5 graden is.
Voorheen 700-800 m3 gas gebruikt incl. SWW. In het 1e jaar dat we er woonde.

[ Voor 5% gewijzigd door jeroendh op 24-12-2025 20:23 ]


  • Carboy54
  • Registratie: Januari 2017
  • Nu online
RayDelft schreef op woensdag 24 december 2025 @ 19:51:
KAN iemand mij iets uitleggen ?

Momenteel is het precies 0 graden hier .
Sparrow stooklijn : 28 graden bij 9 graden en 45 bij min 20 .
Nu: ( bij 0 graden dus ) nu 1951 Watt en 92 %.

Mijn conclusie : Hij zit tegen z’n max .

Vraag : dan gaat hij zijn doeltemperatuur bij - 20 of zelfs bij min 5 of 10 toch nooit halen ?

VRAAG : klopt mijn conclusie ?

Dank voor jullie uitleg alvast .
Niet helemaal. Defrost time kost veel energie. Als het kouder wordt nemen die af. Mijn voormalige iets te kleine unit had meer moeite met 0 graden dan met -5.

Weheat Sparrow + WH-MDC09J3E5 + ITHO AMBER 9.5. 26x245 WP Panelen. WP boiler 200L Adviseur Warmtepomponline&Fancoilonline


  • Chimsie78
  • Registratie: April 2006
  • Laatst online: 08:50
Hoe is jullie ervaring met de nauwkeurigheid van de buiten temperatuursensor van de BB?

Naast de BB heb ik op het zelfde dak ook twee MHI lucht-lucht warmtepompen staan en op het andere dak nog 1.

Gemiddeld over de dag zit er een 2.5graden tussen de MHI en de BB.

Kan de installateur een offset invoeren voor de buitensensor ivm de afwijking?

Afbeeldingslocatie: https://tweakers.net/i/R7MYt-ONZQmG7cffSaKjVqmTtmc=/800x/filters:strip_icc():strip_exif()/f/image/tbbBf0o2QqBSmC3WhQEPF1Y2.jpg?f=fotoalbum_large

  • BarryH
  • Registratie: Maart 2011
  • Laatst online: 23:05
Chimsie78 schreef op woensdag 24 december 2025 @ 20:28:
Hoe is jullie ervaring met de nauwkeurigheid van de buiten temperatuursensor van de BB?

Naast de BB heb ik op het zelfde dak ook twee MHI lucht-lucht warmtepompen staan en op het andere dak nog 1.

Gemiddeld over de dag zit er een 2.5graden tussen de MHI en de BB.

Kan de installateur een offset invoeren voor de buitensensor ivm de afwijking?

[Afbeelding]
En zitten de ll wp n niet in de koude uitstroom van de blackbird?

5670PV op OzOOO, 5640PV op WnWWW, 3150PV op muur op ZZZW, vloerisolatie, HR++,dakisolatie, PANA 9Jmonoblock WP, Ioniq EV 2017


  • Chimsie78
  • Registratie: April 2006
  • Laatst online: 08:50
Heb ik aan gedacht als mogelijke oorzaak, maar bijvoorbeeld vannacht stond alles uit en is het verschil ook 2.5graden.

Afbeeldingslocatie: https://tweakers.net/i/7moTCCX2SO6N3BPAlfSUdYNHPjs=/x800/filters:strip_exif()/f/image/Fjr7Be2V4WltPuUDGzSVLqti.png?f=fotoalbum_large

[ Voor 3% gewijzigd door Chimsie78 op 24-12-2025 21:06 ]


  • Tijgerkracht
  • Registratie: Juni 2005
  • Laatst online: 09:45
Chimsie78 schreef op woensdag 24 december 2025 @ 20:28:
Hoe is jullie ervaring met de nauwkeurigheid van de buiten temperatuursensor van de BB?

Naast de BB heb ik op het zelfde dak ook twee MHI lucht-lucht warmtepompen staan en op het andere dak nog 1.

Gemiddeld over de dag zit er een 2.5graden tussen de MHI en de BB.

Kan de installateur een offset invoeren voor de buitensensor ivm de afwijking?

[Afbeelding]
Blackbird en WTW inlaat zijn nagenoeg hetzelfde

21x325WP, 10x410WP, SE10K, Blackbird 8K, vloerverwarming en fancoils, Vent-Axia WTW, EV sinds 2018


  • Pr088
  • Registratie: Mei 2010
  • Laatst online: 09:58
Robbie-1 schreef op woensdag 24 december 2025 @ 19:50:
[...]

Mijn vraag raakte wat ondergesneeuwd door de opmerkingen over defrost. :-)
Mag ik bij deze nog een poging doen? ik twijfel welke binnenunit te nemen.
Ik ben gegaan voor de BUH. Het 'affakkelen' van zonnestroom vind ik zelf vrij bijzonder vanuit het rendementsperspectief. Ik heb mijn warmtepomp ingesteld op SWW verwarmen elke dag tussen 12-15 uur. 's Zomers pakt wordt dan mijn warm water gratis verwarmd én met een beter rendement. Ik heb 2 EV's dus ik kan elke teruggeleverde kWh zonnestroom sowieso salderen. Dus in 2026 krijg ik tenminste de 10 cent belasting en de BTW nog terug :P

Jaren '30 woning | ZP: 16x 300Wp zuid, 8x 450Wp oost, 6x 450Wp west SolarEdge | Gasloos sinds 31 okt 2025 | WeHeat Blackbird P80 | EV: Corsa-E (2020) & ID.3 (2020)


  • pentaw1nz
  • Registratie: Mei 2013
  • Laatst online: 10:09
Bricas01 schreef op vrijdag 21 november 2025 @ 16:41:
[...]


Zo is het beter zichtbaar. De buitenunit blaast vrij uit en staat 270 mm van de muur af.

Installateur geeft aan dat het in deze tijd heel normaal is dat de verdamper niet volledig dichtvriest. Weheat zou op afstand de installatie nagelopen hebben en er zijn geen afwijkingen aan de buitenunit zijn. Hij komt maandag sowieso langs om wat andere zaken te bekijken, zal nog eens proberen door te vragen.

Zijn er nog zaken die ik kan controleren om te controleren of deze wel of niet goed functioneert? Of zijn er mensen die kunnen bevestigen dat niet gelijkmatig dichtvriezen van de verdamper heel normaal is? Mijn twijfel is met dit antwoord nog niet weggenomen.

[Afbeelding]

Sparrow heeft van vanmiddag 14:00 tot 18:30 op 80% gedraaid en krijg de watertemperatuur niet boven de 43.5 graden terwijl het buiten 3 graden is, watertemperatuur zakt zelfs vanaf een uur of 17.

Huis is redelijk geïsoleerd (dak, HR+ glas, vloer, wanden gedeeltelijk) + radiatoren met heatmeisters. Ik kon het vorig jaar met 1300m3 gas af en nu houdt een sparrow hem niet warm.

[Afbeelding]

[Afbeelding]
Ik zag je post. Wellicht heb je je antwoord al, maar ik ben ook een tijdje aan het monitoren bij verschillende bevriezingspatronen. Er zijn meerdere parameters waar je op kunt letten. Ieder patroon kan andere verklaringen hebben.

Als je WP nooit helemaal dichtvriest (ook nu niet met -2) dan is er iets aan de hand.
In andere gevallen is er wss niks aan de hand.
pentaw1nz schreef op vrijdag 12 december 2025 @ 11:02:
Wat ik opvallend blijf vinden zijn de bevriezingspatronen. Gisterenavond was hij vrijwel helemaal bevoreren, dus de verdampingscondensor werkt wel volledig.

Vanochtend zit de WP al een uur op het randje van defrost. Echter is alleen het middelste deel bevroren (1/3e). Met de volgende parameters:
Compressor 30hz
Ventilator 50hz (max)
Verdampingscondensor -4 graden
Buiten 4 graden
Persgas 40 graden
Hogedruk 26 graden
Lagedruk -6 graden
Zuiggas -6 graden
EEV 56 puls stappen (max is 300? of zelfs 500?) -> dus expansieventiel staat maar voor een klein deel open.
Actueel stroomverbruik 600 w


Wat ik denk: 'Tuinslang effect' waarbij je een mooie sproeikop hebt, maar de kraan heel zacht open zet.
De compressor draait zo laag, dat het koudemiddel traag door de leidingen van de condensor stroomt. Hierdoor is enkel het middelste deel bevroren, wat ook het deel is waar volgens mij de sensor zit.
De ventilator wordt daardoor aangestuurd op max vermogen, maar de WP zelft heeft er op zich nog niet heel veel moeite mee, omdat 2/3e nog helemaal niet bevroren is.

Om meer oppervlakte van de condensor te gebruiken zal het aantal hz omhoog moeten, maar ik heb momenteel geen warmtevraag in huis, dus is ook geen optie om dit bijv. handmatig te verhogen/minimum te verhogen.

Voor mijn gevoel niet optimaal zo, maar zal wel bij de werking horen...
Prestatie is op zich wel gewoon stabiel en ik heb de parameters voor defrost lichtelijk aangepast, anders was hij al lang gaan defrosten.

Af en toe gaat de compressor natuurlijk wel even naar 60hz t.b.v. 'smering'. EEV gaat dan naar 300 pulsstappen. Dan zie je ook gelijk dat de condensor over de rest van het oppervlak een beetje ijs krijgt, maar dat verdwijnt ook weer en alleen die middelste baan blijft achter.

[Afbeelding]

[Afbeelding]

PV: 13 x LG Solar 320N1K-A5 - NeON2 / WP: Adlar Aurora II 6kw / WPB: Atlantic Explorer 200l / jaren 70 woning gasloos sinds 10-2024 / Peblar business laadpaal / 25kw plugin hybride


  • Mausssie
  • Registratie: Augustus 2012
  • Laatst online: 07-03 14:21
Ik verbaas mij ook wel over het feit dat de cv ketel zo snel bijspringt na een defrost.

De BB draait max 72%, maar de ketel springt toch bij en verwarmt het water naar 51 graden.
Afgelopen 24uur bijna 2m3 gas gebruikt.

Als er nog vermogen over is bij de BB, zou hij van mij het eerst zelf mogen proberen ipv direct gas bijzetten.
Afbeeldingslocatie: https://tweakers.net/i/yAzB4vUcfcrEmvq7kvp6ySsN-20=/800x/filters:strip_icc():strip_exif()/f/image/RJkyHjyfxci6eRAo9ZCEjrtr.jpg?f=fotoalbum_large

Afbeeldingslocatie: https://tweakers.net/i/H6MlscpE-ADV7Ex95ahFw1epK00=/800x/filters:strip_icc():strip_exif()/f/image/aOCHf4GwZP9nnSuBQ0ZLkpt5.jpg?f=fotoalbum_large

En wat is jullie visie, cv ketel op max 40 zetten of juist lekker hoog laten staan?

  • Vinny1
  • Registratie: Februari 2010
  • Laatst online: 05-03 02:10
Mijn Sparrow heeft nog geen steeds defrost gehad. Heb een buffervat met enkel Jaga radiatoren. Wel nu met -3 buiten een cop van 3.5-3.8.

  • Freezerator
  • Registratie: Januari 2000
  • Laatst online: 08:09
AlteKiet schreef op zondag 21 december 2025 @ 10:55:
Zijn er meer mensen die last hebben van een geleidelijk drukverlies van het CV-systeem?
Wij hebben sinds voorjaar 2025 een P80 full-electric. Met de oude CV-ketel hadden we letterlijk 0 drukverlies en hoefde de CV-installatie echt nooit bijgevuld te worden.
Sinds de BlackBird hebben we drie lekken gehad die overigens perfect zijn opgelost door de installateur: 1) lekkende vorstklep; 2) slechte/lekkende aansluiting leidingen aan de P80 (buiten); 3) lekkende automatische ontluchter (binnen).

Nu blijft er nog steeds een geleidelijk drukverlies bestaan van ongeveer 0,006 bar per dag. Ofwel: druk van 2,00 bar -> 1,65 in twee maanden tijd. Aan de buitenunit zie ik niet direct iets, maar ja er ligt permanent (condens)water onder, natuurlijk.

Ik kan het wel steeds bijvullen, maar ik vraag me af of er meer mensen last van hebben en/of de buitenunit wellicht 'by design' een beetje leaky is. Installateur weet het (telefonisch) ook even niet meer... Binnen is alles nu echt kurkdroog.
Hier toevallig ook heel langzaam drukverlies met een P60. Ook nog verder aan het nazoeken wat het is.


Wat anders: vandaag dus vrij fris. Het tapwater wordt opgewarmd maar ik zie het liefst dat ik nu ook de backup heater zou aanslaan voor het tapwater. Is er ergens iets wat je zelf of de installateur kan instellen hoe of wanneer de buh aanslaat?

  • orillion
  • Registratie: April 2006
  • Laatst online: 08:27
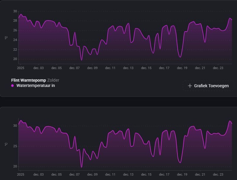
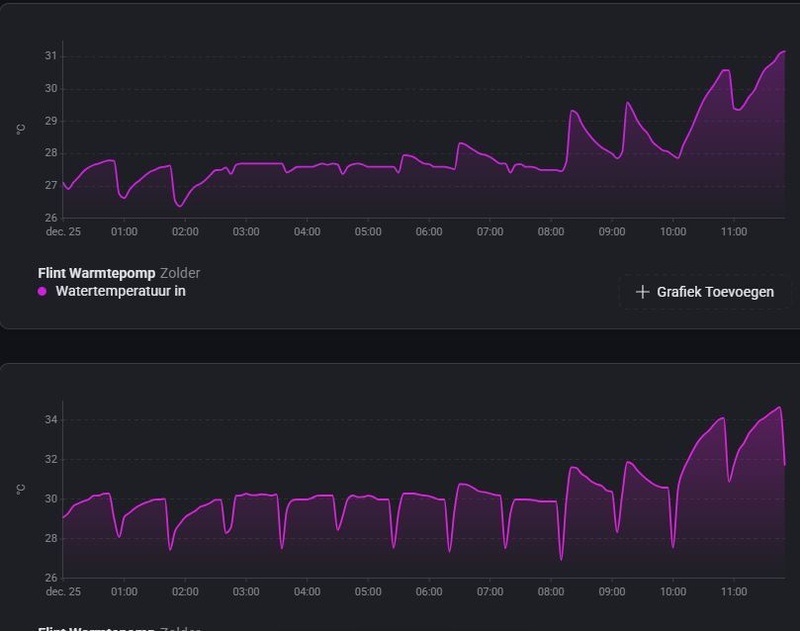
Weet iemand hoe een Flint bepaalt dat er een defrost nodig is? Ik heb ze iedere 48 minuten voor 6 minuten lang. Lijkt gewoon een vast schema?
Ik vraag het omdat er helemaal geen ijs afzetting is. Dit is 1 minuut voor defrost:
Afbeeldingslocatie: https://tweakers.net/i/nw7_vhbgQxLHxhWiIyB4hcHX5Rw=/800x/filters:strip_icc():strip_exif()/f/image/gj8W06TU3h0Dcc6tmqgUkKsk.jpg?f=fotoalbum_large

  • STIMPPYYY
  • Registratie: December 2001
  • Laatst online: 10:20
Weinig defrost hier, maar wederom pijnlijk duidelijk dat de BB80 het hier niet trekt. Als in, het is 19,8 dus geen ramp. Wel 100% vermogen continu en maximaal 33.4gr uit. Gevraagde temp van 35 haalt hij niet. Eigenlijk net als in Januari.

Baal er van, want zou een oplossing komen in samenwerking met Weheat, maar dat gaat ‘m niet meer worden. Sterker nog, ik ben destijds telefonisch door hen benaderd. Daardoor de keuze gemaakt niet over te stappen naar een sterkere Daikin. Maar goed, stook wel bij met de airco’s. Die pompen er tenminste voldoende warmte uit 😆

[ Voor 13% gewijzigd door STIMPPYYY op 25-12-2025 09:21 ]


  • jelleeelco
  • Registratie: Mei 2008
  • Laatst online: 06-03 11:24
Vrolijk kerstmis iedereen! Vraagje aan de experts @Carboy54 of @Stoker of anderen met ervaring met vloerverwarming....

Nu de temps buiten stuk lager zijn dacht ik ik ga mij vv eens waterzijdig inregelen. Op de foto is duidelijk te zien dat de 4 groepen in het midden veel meer warmte krijgen dan de 4 groepen aan de buitenkant. Ik vind echt echter de zwarte groepen (links en rechts, maar vooral links) wel heel 'koud'. Ik heb nu de binnenste 4 precies 1 volledige slag dichtgedraaid, maar hoe lang kan het duren voordat ik verandering zie?

Afbeeldingslocatie: https://tweakers.net/i/auOcpZzKPdTkFra7AVttrbuXzJc=/x800/filters:strip_icc():strip_exif()/f/image/3NHBhMEIfxNYk2kndC4fgtVB.jpg?f=fotoalbum_large

  • hans_u
  • Registratie: Februari 2015
  • Laatst online: 04-03 22:23
STIMPPYYY schreef op donderdag 25 december 2025 @ 09:19:
Weinig defrost hier, maar wederom pijnlijk duidelijk dat de BB80 het hier niet trekt. Als in, het is 19,8 dus geen ramp. Wel 100% vermogen continu en maximaal 33.4gr uit. Gevraagde temp van 35 haalt hij niet. Eigenlijk net als in Januari.

Baal er van, want zou een oplossing komen in samenwerking met Weheat, maar dat gaat ‘m niet meer worden. Sterker nog, ik ben destijds telefonisch door hen benaderd. Daardoor de keuze gemaakt niet over te stappen naar een sterkere Daikin. Maar goed, stook wel bij met de airco’s. Die pompen er tenminste voldoende warmte uit 😆
wat is je temp-in?

  • STIMPPYYY
  • Registratie: December 2001
  • Laatst online: 10:20
jelleeelco schreef op donderdag 25 december 2025 @ 09:43:
Vrolijk kerstmis iedereen! Vraagje aan de experts @Carboy54 of @Stoker of anderen met ervaring met vloerverwarming....

Nu de temps buiten stuk lager zijn dacht ik ik ga mij vv eens waterzijdig inregelen. Op de foto is duidelijk te zien dat de 4 groepen in het midden veel meer warmte krijgen dan de 4 groepen aan de buitenkant. Ik vind echt echter de zwarte groepen (links en rechts, maar vooral links) wel heel 'koud'. Ik heb nu de binnenste 4 precies 1 volledige slag dichtgedraaid, maar hoe lang kan het duren voordat ik verandering zie?

[Afbeelding]
Duurde bij mij wel 15 minuten. Maar ik ben destijds begonnen door alles dicht te draaien en de koudste groep volledig open te zetten en warmste als laatste. Ik weet niet wat de beste werkwijze is overigens.

  • jelleeelco
  • Registratie: Mei 2008
  • Laatst online: 06-03 11:24
STIMPPYYY schreef op donderdag 25 december 2025 @ 09:48:
[...]


Duurde bij mij wel 15 minuten. Maar ik ben destijds begonnen door alles dicht te draaien en de koudste groep volledig open te zetten en warmste als laatste. Ik weet niet wat de beste werkwijze is overigens.
Goede tip, dank je!

  • STIMPPYYY
  • Registratie: December 2001
  • Laatst online: 10:20

  • frank2908
  • Registratie: Mei 2018
  • Laatst online: 07-03 18:29
Mausssie schreef op donderdag 25 december 2025 @ 09:07:
Ik verbaas mij ook wel over het feit dat de cv ketel zo snel bijspringt na een defrost.

De BB draait max 72%, maar de ketel springt toch bij en verwarmt het water naar 51 graden.
Afgelopen 24uur bijna 2m3 gas gebruikt.

Als er nog vermogen over is bij de BB, zou hij van mij het eerst zelf mogen proberen ipv direct gas bijzetten.
[Afbeelding]

[Afbeelding]

En wat is jullie visie, cv ketel op max 40 zetten of juist lekker hoog laten staan?
Heb je de warmtepomp op OT of op stooklijn staan? Bij mij gebeurde dit in het verleden ook bij OT. Nadat de warmtepomp op stooklijn staat, heeft de CV ketel nooit meer bij hoeven te springen. Ook bij hogere temperaturen staat de WP op stooklijn.

[ Voor 8% gewijzigd door frank2908 op 25-12-2025 10:01 ]


  • Cherdium
  • Registratie: Februari 2023
  • Laatst online: 04-03 08:56
Hier is het -4 buiten de Sparrow draait op 55% en nog geen enkele defrost gehad de laatste 2 dagen ondanks de kou een COP van 3,8. Ben er super tevreden mee is wel een Solo systeem dus geen gedoe met SWW.

  • Razer
  • Registratie: Mei 2002
  • Laatst online: 08:28
orillion schreef op donderdag 25 december 2025 @ 09:19:
Weet iemand hoe een Flint bepaalt dat er een defrost nodig is? Ik heb ze iedere 48 minuten voor 6 minuten lang. Lijkt gewoon een vast schema?
Ik vraag het omdat er helemaal geen ijs afzetting is. Dit is 1 minuut voor defrost:
[Afbeelding]
Hier ook standaard op de Flint, helemaal ijsvrij en elke 48 minuten de sjaak, inmiddels draait hier zo ongeveer constant de CV bij, bij elke defrost. Maar goed, hoe vaak is het -6.

Het lijkt wel zo dat de Flint meer defrost dan absoluut noodzakelijk zou zijn,

  • STIMPPYYY
  • Registratie: December 2001
  • Laatst online: 10:20
Razer schreef op donderdag 25 december 2025 @ 10:06:
[...]


Hier ook standaard op de Flint, helemaal ijsvrij en elke 48 minuten de sjaak, inmiddels draait hier zo ongeveer constant de CV bij, bij elke defrost. Maar goed, hoe vaak is het -6.

Het lijkt wel zo dat de Flint meer defrost dan absoluut noodzakelijk zou zijn,
Ligt misschien aan waar je woont? Gister las ook dat mensen weinig tot geen defrost hadden. Hier waren er meerdere (stuk of acht). Nu ook bijna geen hier ondanks vollast.

  • tcw82
  • Registratie: Oktober 2020
  • Nu online
jelleeelco schreef op donderdag 25 december 2025 @ 09:43:
Vrolijk kerstmis iedereen! Vraagje aan de experts @Carboy54 of @Stoker of anderen met ervaring met vloerverwarming....

Nu de temps buiten stuk lager zijn dacht ik ik ga mij vv eens waterzijdig inregelen. Op de foto is duidelijk te zien dat de 4 groepen in het midden veel meer warmte krijgen dan de 4 groepen aan de buitenkant. Ik vind echt echter de zwarte groepen (links en rechts, maar vooral links) wel heel 'koud'. Ik heb nu de binnenste 4 precies 1 volledige slag dichtgedraaid, maar hoe lang kan het duren voordat ik verandering zie?

[Afbeelding]
De vier groepen in het midden krijgen even veel warmte als de andere groepen(behalve die ene links, die krijgt helemaal niks), echter de retour is warmer. Dat betekend dat die (warme retour) groepen de warmte niet tijdig kunnen afstaan aan de omgeving. Dat kan betekenen dat die lust (veel) kleiner is dan de andere, de ruimte al (veel) warmer is dan de andere vertrekken.

Het dicht draaien van de warme groepen brengt het geheel dan wel weer meer in balans.

  • Razer
  • Registratie: Mei 2002
  • Laatst online: 08:28
STIMPPYYY schreef op donderdag 25 december 2025 @ 10:10:
[...]


Ligt misschien aan waar je woont? Gister las ook dat mensen weinig tot geen defrost hadden. Hier waren er meerdere (stuk of acht). Nu ook bijna geen hier ondanks vollast.
Dacht afgelopen jaar al beetje te herleiden dat de Sparrow en BB een ander defrost regime hebben dan de Flint.

De Flint lijkt meer op vast schema te defrosten, waarbij de Sparrow en BB meerdere parameters checken. Een kenins in de regio waar de Flint niet zoals hier constant op 100% staat de draaien heeft ook iedere 48 minuten een defrost.

  • Mausssie
  • Registratie: Augustus 2012
  • Laatst online: 07-03 14:21
frank2908 schreef op donderdag 25 december 2025 @ 09:50:
[...]


Heb je de warmtepomp op OT of op stooklijn staan? Bij mij gebeurde dit in het verleden ook bij OT. Nadat de warmtepomp op stooklijn staat, heeft de CV ketel nooit meer bij hoeven te springen. Ook bij hogere temperaturen staat de WP op stooklijn.
Staat op OT.
Maar dit zou toch gewoon door @Weheat goed te programmeren moeten zijn?
Of geef desnoods de optie om dit zelf in te stellen.

  • AlphaBlack_NL
  • Registratie: Juli 2010
  • Laatst online: 27-02 10:43
0 defrosts op de Sparrow hier maar de lucht is ook gort droog dus het zou ook niet nodig moeten zijn?

  • hans_u
  • Registratie: Februari 2015
  • Laatst online: 04-03 22:23
mmm,
eerste indruk : je 'verbruikt' veel warmte. Delta van meer dan 5 graden bij een temp-in van 27 graden lijkt me veel. Kennlijk loopt-ie dan op z'n max bij -3 graden.
Mijn P80 moet er bij deze omstandigheden ook redelijk hard aan sjorren. Met name met een harde, koude wind verlies ik best veel warmte. Groot, oud, vrijstaand huis.

Maar m'n cijfers pakken wel een stukje beter uit.
Vannacht bij -3/-4, harde wind.
temp-in : 29
temp-uit : 33 (is genoeg)
compressor : rond de 72%
wattage : rond de 1.800 - 1.900
COP 3.2
1 defrost vannacht
afgifte: overwegend vloerverwarming. Recent pomploos gemaakt. Ooit (13 jaar geleden) met te kleine diameters aangelegd, maar nu niets meer aan te doen

Oplossing voor jou?
Tja, warmtevraag verminderen? Isoleren? Huis, leidingen.

Evt. mengverdelers vervangen door pomploos.
Radiatoren door LT-varianten?
Bovenstaande verlaagt je warmtevraag niet, maar maakt het misschien mogelijk om met lagere temperatuur te verwarmen.....

Lijkt me dat Weheat hier verder weinig in kan betekenen. De P80 kan wat ie kan.....

Succes, groeten, Hans.

  • Ronnie27
  • Registratie: April 2024
  • Laatst online: 07-03 17:35
Razer schreef op donderdag 25 december 2025 @ 10:13:
[...]


Dacht afgelopen jaar al beetje te herleiden dat de Sparrow en BB een ander defrost regime hebben dan de Flint.

De Flint lijkt meer op vast schema te defrosten, waarbij de Sparrow en BB meerdere parameters checken. Een kenins in de regio waar de Flint niet zoals hier constant op 100% staat de draaien heeft ook iedere 48 minuten een defrost.
Elk uur alleen maar defrost, temperatuur was vanmorgen 19,7 graden in de woonkamer. Stooklijn voor de volgende nacht dus maar verhoogd, maar nog steeds zonder gas. 88% vermogen was het hoogst vannacht, maar toen had ik de stooklijn verhoogd. Cop was 3,1 vanmorgen. Even de airco aan en het is weer warm in huis..Afbeeldingslocatie: https://tweakers.net/i/1IC7w2o6Pv9eWtu6WFcnLb5Rgc8=/x800/filters:strip_icc():strip_exif()/f/image/nNRqUaV6iidJRJWnXFCWKxTH.jpg?f=fotoalbum_large

  • Razer
  • Registratie: Mei 2002
  • Laatst online: 08:28
Ronnie27 schreef op donderdag 25 december 2025 @ 10:22:
[...]


Elk uur alleen maar defrost, temperatuur was vanmorgen 19,7 graden in de woonkamer. Stooklijn voor de volgende nacht dus maar verhoogd, maar nog steeds zonder gas. 88% vermogen was het hoogst vannacht, maar toen had ik de stooklijn verhoogd. Cop was 3,1 vanmorgen. Even de airco aan en het is weer warm in huis..[Afbeelding]
Bij jou dus ook ieder uur een defrost, ondanks niet op 100% vermogen draaien.

  • Ronnie27
  • Registratie: April 2024
  • Laatst online: 07-03 17:35
Razer schreef op donderdag 25 december 2025 @ 10:24:
[...]


Bij jou dus ook ieder uur een defrost, ondanks niet op 100% vermogen draaien.
Klopt,

  • STIMPPYYY
  • Registratie: December 2001
  • Laatst online: 10:20
hans_u schreef op donderdag 25 december 2025 @ 10:22:
[...]

mmm,
eerste indruk : je 'verbruikt' veel warmte. Delta van meer dan 5 graden bij een temp-in van 27 graden lijkt me veel. Kennlijk loopt-ie dan op z'n max bij -3 graden.
Mijn P80 moet er bij deze omstandigheden ook redelijk hard aan sjorren. Met name met een harde, koude wind verlies ik best veel warmte. Groot, oud, vrijstaand huis.

Maar m'n cijfers pakken wel een stukje beter uit.
Vannacht bij -3/-4, harde wind.
temp-in : 29
temp-uit : 33 (is genoeg)
compressor : rond de 72%
wattage : rond de 1.800 - 1.900
COP 3.2
1 defrost vannacht
afgifte: overwegend vloerverwarming. Recent pomploos gemaakt. Ooit (13 jaar geleden) met te kleine diameters aangelegd, maar nu niets meer aan te doen

Oplossing voor jou?
Tja, warmtevraag verminderen? Isoleren? Huis, leidingen.

Evt. mengverdelers vervangen door pomploos.
Radiatoren door LT-varianten?
Bovenstaande verlaagt je warmtevraag niet, maar maakt het misschien mogelijk om met lagere temperatuur te verwarmen.....

Lijkt me dat Weheat hier verder weinig in kan betekenen. De P80 kan wat ie kan.....

Succes, groeten, Hans.
Ja hier ook. Vrijstaand, vangt redelijk veel wind (vrij uitzicht). Verder bijna hele achterzijde van glas (boven tot onder) en een vide met pui van glas (5x6) ong. Eigenlijk is alles open. De slaapkamer radiatoren draaien mee, maar kan ze ook uitlaten eerlijk gezegd.
dT ben ik niet heel ontevreden over, maar ‘goed’ is anders. Hebben hier de vvw verdeler pomploos gemaakt. Als in, omgebouwd (pomp eraf, mengverdeler eraf etc). Wellicht tzt nog eens kijken of ik een hele nieuwe verdeler laat plaatsen waarmee ik de flow ook kan instellen.

Je hebt gelijk, hij kan wat hij kan :)

  • hans_u
  • Registratie: Februari 2015
  • Laatst online: 04-03 22:23
STIMPPYYY schreef op donderdag 25 december 2025 @ 10:40:
[...]


Ja hier ook. Vrijstaand, vangt redelijk veel wind (vrij uitzicht). Verder bijna hele achterzijde van glas (boven tot onder) en een vide met pui van glas (5x6) ong. Eigenlijk is alles open. De slaapkamer radiatoren draaien mee, maar kan ze ook uitlaten eerlijk gezegd.
dT ben ik niet heel ontevreden over, maar ‘goed’ is anders. Hebben hier de vvw verdeler pomploos gemaakt. Als in, omgebouwd (pomp eraf, mengverdeler eraf etc). Wellicht tzt nog eens kijken of ik een hele nieuwe verdeler laat plaatsen waarmee ik de flow ook kan instellen.

Je hebt gelijk, hij kan wat hij kan :)
Tja, mooi hoor zo'n glazen pui en vide.
Maar niet als er een koude oostenwind met windkracht 4-5-6 tegen aan blaast.
Hier geen grote glazen pui, maar er komt wel kou van de oostgevel. Tuindeuren en ramen.

Zonder wind is het hier een heel ander verhaal. En kan ik echt met een paar graden lagere water temperatuur uit de voeten. OT sturing pakt dit redelijk goed op.
Al met al : best content. Bijkomend voordeel : met oostenwind hebben we meestal wel zon. = overdag gratis stroom 8)

  • Gameboy
  • Registratie: April 2000
  • Laatst online: 06-03 17:07
Razer schreef op woensdag 24 december 2025 @ 15:46:
[...]


Wellicht heb je me verkeerd begrepen of ik mezelf niet helemaal goed uitgedrukt :+ . Wat ik terug zag, en met mij ook veel anderen hier, is dat bij aansturing op OT, de thermostaat merkt dat er een defrost plaats vindt (minimale daling in kamer temp), en vervolgens hogere temperatuur water gaat vragen (via OT) dan gewenst. Ipv bijvoorbeeld 32 waar die op liep dan plots 38 graden.

Vervolgens wilt de warmtepomp 38 graden water gaan maken, en dan is het verschil tussen ' Gevraagde watertemperatuur' en 'Watertemperatuur huis in', plots veel moeilijker te overbrugen door de warmtepomp en wordt dus eerder de CV-ketel bijgeschakeld omdat de warmtepomp denkt dat ontstane verschil alleen niet meer te kunnen compenseren.

De ketel heeft verder in de hele aansturing 0 functie, dit gebeurt allemaal vanuit de WeHeat binnenunit, die alleen zegt tegen de ketel 'ik trek het niet meer, schakel maar even bij'.
Dank voor deze toelichting! Nu snap ik wat je bedoelde, en dat klinkt ook heel logisch eigenlijk ;)

Zelf heb ik nu een FE installatie (sinds 2 weken in bedrijf), dus het bijspringen van een ketel zal hier niet gebeuren. Al moet de BB P60 nu wel aan de bak met deze kou en wind. Vannacht -6 buiten, en de compressor vrijwel continu op 76% om 30 graden water te maken met een COP van 4,2.

Nog geen defrosts gehad, dus ik heb nog niet gezien wat mijn OT thermostaat ervan vindt na een defrost bij zulke omstandigheden... :X

Weheat BB P60 | 6x 405 Wp Oost, 6x 405 Wp West | Zonneplan Day-Ahead | 1x Sessy 5 kWh


  • Carboy54
  • Registratie: Januari 2017
  • Nu online
orillion schreef op donderdag 25 december 2025 @ 09:19:
Weet iemand hoe een Flint bepaalt dat er een defrost nodig is? Ik heb ze iedere 48 minuten voor 6 minuten lang. Lijkt gewoon een vast schema?
Ik vraag het omdat er helemaal geen ijs afzetting is. Dit is 1 minuut voor defrost:
[Afbeelding]
Klopt dat is een vast patroon bij de Flint. Dat doet de Sparrow veel beter. Die kijkt naar meerdere parameters om dat te bepalen. Hier slechts 1x in 24 uur.p

[ Voor 3% gewijzigd door Carboy54 op 25-12-2025 11:09 ]

Weheat Sparrow + WH-MDC09J3E5 + ITHO AMBER 9.5. 26x245 WP Panelen. WP boiler 200L Adviseur Warmtepomponline&Fancoilonline


  • Carboy54
  • Registratie: Januari 2017
  • Nu online
jelleeelco schreef op donderdag 25 december 2025 @ 09:43:
Vrolijk kerstmis iedereen! Vraagje aan de experts @Carboy54 of @Stoker of anderen met ervaring met vloerverwarming....

Nu de temps buiten stuk lager zijn dacht ik ik ga mij vv eens waterzijdig inregelen. Op de foto is duidelijk te zien dat de 4 groepen in het midden veel meer warmte krijgen dan de 4 groepen aan de buitenkant. Ik vind echt echter de zwarte groepen (links en rechts, maar vooral links) wel heel 'koud'. Ik heb nu de binnenste 4 precies 1 volledige slag dichtgedraaid, maar hoe lang kan het duren voordat ik verandering zie?

[Afbeelding]
Wellicht zijn ze veel langer of is de flow beperkt. Zet de anderen eens verder dicht om te zien of ze dan wel bij trekken.

Weheat Sparrow + WH-MDC09J3E5 + ITHO AMBER 9.5. 26x245 WP Panelen. WP boiler 200L Adviseur Warmtepomponline&Fancoilonline


  • jelleeelco
  • Registratie: Mei 2008
  • Laatst online: 06-03 11:24
Carboy54 schreef op donderdag 25 december 2025 @ 11:13:
[...]


Wellicht zijn ze veel langer of is de flow beperkt. Zet de anderen eens verder dicht om te zien of ze dan wel bij trekken.
Ik heb de middelste 4 nu helemaal dicht gezet. Over een uurtje maar eens kijken wat het gedaan heeft. Ik vermoed ook dat de groepen aan de buitenkant de langste zijn.

  • Mg4gebruiker
  • Registratie: Februari 2025
  • Laatst online: 08:33
Mijn Flint moet ook hard werken ook al hou ik nu op max 80%. Maar hij houdt hrt moet moeite op 19,5, alhoewel de vloer wel aangenaam is. Daardoor is het niet koud in de huiskamer.
Belangrijkste oorzaak is de mengverdeler volgens mij. Er gaat 32,5 graden water in maar er gaat maar 26 graden warm water de vv in. Het gat is zelfs even 6 graden geweest. Van het voorjaar een goede open verdeler erin. Dat moet voldoende zijn.

  • Carboy54
  • Registratie: Januari 2017
  • Nu online
Mg4gebruiker schreef op donderdag 25 december 2025 @ 11:21:
Mijn Flint moet ook hard werken ook al hou ik nu op max 80%. Maar hij houdt hrt moet moeite op 19,5, alhoewel de vloer wel aangenaam is. Daardoor is het niet koud in de huiskamer.
Belangrijkste oorzaak is de mengverdeler volgens mij. Er gaat 32,5 graden water in maar er gaat maar 26 graden warm water de vv in. Het gat is zelfs even 6 graden geweest. Van het voorjaar een goede open verdeler erin. Dat moet voldoende zijn.
Beste advies is dat z.s.m te doen. Dit maakt het geheel ook inefficiënt.

Weheat Sparrow + WH-MDC09J3E5 + ITHO AMBER 9.5. 26x245 WP Panelen. WP boiler 200L Adviseur Warmtepomponline&Fancoilonline


  • STIMPPYYY
  • Registratie: December 2001
  • Laatst online: 10:20
Mg4gebruiker schreef op donderdag 25 december 2025 @ 11:21:
Mijn Flint moet ook hard werken ook al hou ik nu op max 80%. Maar hij houdt hrt moet moeite op 19,5, alhoewel de vloer wel aangenaam is. Daardoor is het niet koud in de huiskamer.
Belangrijkste oorzaak is de mengverdeler volgens mij. Er gaat 32,5 graden water in maar er gaat maar 26 graden warm water de vv in. Het gat is zelfs even 6 graden geweest. Van het voorjaar een goede open verdeler erin. Dat moet voldoende zijn.
Hoe meet je dat, met een warmtebeeldcamera?

  • frank2908
  • Registratie: Mei 2018
  • Laatst online: 07-03 18:29
STIMPPYYY schreef op donderdag 25 december 2025 @ 11:28:
[...]


Hoe meet je dat, met een warmtebeeldcamera?
Ik heb sinds 1 maand een Therminon hybride verdeler voor de vvw, staat nu als open verdeler, gaat nu 32,5 de vloer in en 25 graden de vloer uit. Ik gebruik 2 pompschakelaars om alleen de temperatuur te meten. Ik stuur de pomp van de verdeler en de servomotor met homey aan.

  • SimplySimon
  • Registratie: September 2007
  • Laatst online: 07-03 22:17
Carboy54 schreef op donderdag 25 december 2025 @ 11:25:
[...]


Beste advies is dat z.s.m te doen. Dit maakt het geheel ook inefficiënt.
Maar is dat de investering waard? Als je het niet zelf zou kunnen?
Wij hebben nog een hybride oplossing en daardoor adviseert de installateur ook een hybride verdeler vanwege het feit dat de cv ketel mogelijk niet voldoende kracht heeft om water in de vloer te krijgen. Dan wordt de investering al met al wel erg groot.

  • Tijgerkracht
  • Registratie: Juni 2005
  • Laatst online: 09:45
STIMPPYYY schreef op donderdag 25 december 2025 @ 09:19:
Weinig defrost hier, maar wederom pijnlijk duidelijk dat de BB80 het hier niet trekt. Als in, het is 19,8 dus geen ramp. Wel 100% vermogen continu en maximaal 33.4gr uit. Gevraagde temp van 35 haalt hij niet. Eigenlijk net als in Januari.

Baal er van, want zou een oplossing komen in samenwerking met Weheat, maar dat gaat ‘m niet meer worden. Sterker nog, ik ben destijds telefonisch door hen benaderd. Daardoor de keuze gemaakt niet over te stappen naar een sterkere Daikin. Maar goed, stook wel bij met de airco’s. Die pompen er tenminste voldoende warmte uit 😆
Wow, dan heb je een behoorlijk warmteverlies. Hier vrijstaand huis, op stooklijn, nu binnen bijna 22 graden
Heb wel nageisoleerd, oa triple glas

21x325WP, 10x410WP, SE10K, Blackbird 8K, vloerverwarming en fancoils, Vent-Axia WTW, EV sinds 2018


  • frank2908
  • Registratie: Mei 2018
  • Laatst online: 07-03 18:29
SimplySimon schreef op donderdag 25 december 2025 @ 11:38:
[...]


Maar is dat de investering waard? Als je het niet zelf zou kunnen?
Wij hebben nog een hybride oplossing en daardoor adviseert de installateur ook een hybride verdeler vanwege het feit dat de cv ketel mogelijk niet voldoende kracht heeft om water in de vloer te krijgen. Dan wordt de investering al met al wel erg groot.
Vanaf 1 december heb ik een Therminon hybride warmtepomp. In november zag je dat de watertemperatuur IN soms alle kanten op vloog (35,1-12.3) . Met de nieuwe verdeler en deze stooklijn dwing je de warmtepomp om heel rustig en constant vast te houden (31.8-19.8). De investering is alles waard, ook is de verdeler geschikt om te koelen (1-3 graden). Daar heb ik hem ook voor gekocht. Tussen 16.00 en 10.00 in de ochtend staat de Flint WP op fluisterstil, nu op dagstand. Ik heb vandaag de stooklijn nog iets gefinetuned.


Afbeeldingslocatie: https://tweakers.net/i/TZnCJ1O9GSWrwLRrSmiQ2Efq3Bw=/800x/filters:strip_icc():strip_exif()/f/image/ZXfJGJbXPkmghAVAMBbfubkV.jpg?f=fotoalbum_large

Afbeeldingslocatie: https://tweakers.net/i/i-5qvcJgQNMrooLu0Xa6Ps9QAV0=/800x/filters:strip_icc():strip_exif()/f/image/xrXzDZLsBjrHxhYqRNCankV8.jpg?f=fotoalbum_large

Afbeeldingslocatie: https://tweakers.net/i/ZwZ0HGok4Y_HDMjBOoSeYkHjYNY=/800x/filters:strip_icc():strip_exif()/f/image/dE2TzwOBsDp9OdC03kk8Wlaw.jpg?f=fotoalbum_large

Afbeeldingslocatie: https://tweakers.net/i/CukT2ZJPb0U-LBTxFjAwKeE7IbI=/fit-in/4920x3264/filters:max_bytes(3145728):no_upscale():strip_icc():strip_exif()/f/image/UIl1i7vaHq2u5hmhsQq4AjJX.jpg?f=user_large

[ Voor 29% gewijzigd door frank2908 op 25-12-2025 12:02 ]


  • Robbie-1
  • Registratie: Februari 2020
  • Laatst online: 07-03 19:17
Ik heb aangegeven de electra aan te leggen voordat de sparrow met boiler komt.

De kabel voor de buitenunit laat ik voldoende lang, zodat de installateurs deze kunnen aansluiten.
Voor de binnenunit en een extra element wil ik twee kabels trekken vanuit de meterkast, daar kan ik toch gewoon twee stopcontacten aanhangen? Dan kan er een stekker aan de binnenunit, en een stekker aan het element, en ben ik flexibel.
Hoe wordt dit normaal gesproken gedaan?

  • 201WD
  • Registratie: Juni 2020
  • Laatst online: 08:14
Mausssie schreef op donderdag 25 december 2025 @ 10:21:
[...]

Staat op OT.
Maar dit zou toch gewoon door @Weheat goed te programmeren moeten zijn?
Of geef desnoods de optie om dit zelf in te stellen.
Je installateur zou het goed moeten instellen.

  • STIMPPYYY
  • Registratie: December 2001
  • Laatst online: 10:20
frank2908 schreef op donderdag 25 december 2025 @ 11:38:
[...]


Ik heb sinds 1 maand een Therminon hybride verdeler voor de vvw, staat nu als open verdeler, gaat nu 32,5 de vloer in en 25 graden de vloer uit. Ik gebruik 2 pompschakelaars om alleen de temperatuur te meten. Ik stuur de pomp van de verdeler en de servomotor met homey aan.
Dat is wat anders dan dat er 26 in gaat van de 32 lijkt mij? Er gaat 32 in en er wordt warmte opgenomen en retour is daarna 25gr. Wordt er dan wel bijgemengd?

  • Mausssie
  • Registratie: Augustus 2012
  • Laatst online: 07-03 14:21
201WD schreef op donderdag 25 december 2025 @ 12:04:
[...]


Je installateur zou het goed moeten instellen.
Welke instellingen moet de installateur dan aanpassen?

  • RayDelft
  • Registratie: Juni 2017
  • Laatst online: 06:31
Mg4gebruiker schreef op donderdag 25 december 2025 @ 11:21:
Mijn Flint moet ook hard werken ook al hou ik nu op max 80%. Maar hij houdt hrt moet moeite op 19,5, alhoewel de vloer wel aangenaam is. Daardoor is het niet koud in de huiskamer.
Belangrijkste oorzaak is de mengverdeler volgens mij. Er gaat 32,5 graden water in maar er gaat maar 26 graden warm water de vv in. Het gat is zelfs even 6 graden geweest. Van het voorjaar een goede open verdeler erin. Dat moet voldoende zijn.
Hier hetzelfde . De mengverdeler staat IN op 26 en uit op 25 terwijl de WP 34 graden maakt . Alleen als de CV bijspringt naar gaat er warmer water de vloer in .
Mengverdeler blijkt inderdaad ongeschikt voor LT maar dat weten de meesten wel .

  • JeroenVerweij
  • Registratie: Juli 2019
  • Laatst online: 09:06
Hier ook de CV die bij heeft moeten springen voor de eerste keer. Heb een Sparrow P60 in hybride opstelling en draai (nog) op OT.

Op dit moment:
Watertemperatuur in: 31,9
Watertemperatuur uit: 37,4
Compressor: 84%

Vrijstaand huis, jaren 50, matige naisolatie.

Op zich ook niet heel erg en heb nog zat maatregelen die ik kan nemen:
  • Vloerisolatie
  • Spouw laten bijvullen/opnieuw laten isoleren (oude isolatie is deels verzakt)
  • Boosters op de radiatoren
  • Radiatoren vervangen
  • Woonkamer iets anders inrichten (er staat nu een grote bank voor een grote radiator. De bank is om te wisselen met 2 fauteuils)
  • Een goede stooklijn instellen
Sommige dingen dus ook echt wel laaghangend fruit. Het was natuurlijk mooi geweest als de Sparrow het gewoon had gered maar ik vind het ook wel weer leuk om verder te optimaliseren tijdens/na dit eerste stookseizoen met de Sparrow.

  • Stoker
  • Registratie: Januari 2024
  • Laatst online: 07-03 12:05

Stoker

Warmtepomponline

Topicstarter
Razer schreef op donderdag 25 december 2025 @ 10:13:
[...]


Dacht afgelopen jaar al beetje te herleiden dat de Sparrow en BB een ander defrost regime hebben dan de Flint.

De Flint lijkt meer op vast schema te defrosten, waarbij de Sparrow en BB meerdere parameters checken. Een kenins in de regio waar de Flint niet zoals hier constant op 100% staat de draaien heeft ook iedere 48 minuten een defrost.
De Flint komt uit dezelfde fabriek als de Itho Daalderop Amber. Die defrost ook elk uur, preventief dus.

Volgens mij ging tot een maand terug de Flint defrosten op behoefte, adaptief.

Er was toen een periode dat alle Flintjes dichtgevroren waren, na een update van Weheat waren ze eind van die dag weer ijsvrij.

Nu weet ik dat ze bij Itho Daalderop bezig zijn met een nieuwe manier van defrosten, maar die is nog niet vrijgegeven omdat er bepaalde situaties zijn dat de Amber te laat of niet reageert. Ik heb het idee dat vorige maand dezelfde problemen zijn geweest en ze weer terug zijn gegaan naar een veilige setting: preventief defrosten.

Hieronder een printscreen van mijn collega met een Amber de afgelopen 24u (20x)

Afbeeldingslocatie: https://tweakers.net/i/Qy0knjJ5SNlYrW9_4dKHXv5PCZ8=/800x/filters:strip_icc():strip_exif()/f/image/ZUKD94t1rL3AUOygFRDOnHKu.jpg?f=fotoalbum_large

Verder is deze vorst minder erg dan net geen vorst met mist, door die waterdruppels in de omgeving is je condensor veel sneller verijsd dan met dit weer. Scheelt 90% van defrosts! Deze tijd kan je dus gebruiken om de woning te verwarmen ipv onttrekken of stilstaan!

Fijne kerstdagen!

Warmtepomponline.com & Fancoilonline.com Amber 65, F-gassen II


  • Stoker
  • Registratie: Januari 2024
  • Laatst online: 07-03 12:05

Stoker

Warmtepomponline

Topicstarter

[ Voor 100% gewijzigd door Stoker op 25-12-2025 13:49 ]

Warmtepomponline.com & Fancoilonline.com Amber 65, F-gassen II


  • Mjans19
  • Registratie: Januari 2022
  • Laatst online: 08:52
Afbeeldingslocatie: https://tweakers.net/i/frHyF4YkBiv4SPEce5sE9me0dqY=/800x/filters:strip_icc():strip_exif()/f/image/W2fTKvqBjM0XLoWAQdD5UbR6.jpg?f=fotoalbum_large

Merry Christmas
De temperatuur van de onderste sensor geeft plotseling ineens dezelfde temperatuur weer als de temperatuur van de bovenste sensor. Boiler van 300L.
De onderste temperatuur was slechts 16 graden en de bovenste 56 op het moment voordat ze allebei dezelfde waarde aangaven.
Iemand een idee hoe dit kan? Gisteren de Legionella run gedaan. De BB80 staat momenteel nog steeds aan het verwarmen.

  • orillion
  • Registratie: April 2006
  • Laatst online: 08:27
Mjans19 schreef op donderdag 25 december 2025 @ 14:06:
[Afbeelding]

Merry Christmas
De temperatuur van de onderste sensor geeft plotseling ineens dezelfde temperatuur weer als de temperatuur van de bovenste sensor. Boiler van 300L.
De onderste temperatuur was slechts 16 graden en de bovenste 56 op het moment voordat ze allebei dezelfde waarde aangaven.
Iemand een idee hoe dit kan? Gisteren de Legionella run gedaan. De BB80 staat momenteel nog steeds aan het verwarmen.
Ik had gisteren toevallig hetzelfde in mijn 200L vat. Niet eerder gezien, na een tijdje verwarmen sprong ie weer terug naar de correcte meting.
Afbeeldingslocatie: https://tweakers.net/i/wDUG_9-trzeSOAWw_6ExLDWWp70=/800x/filters:strip_icc():strip_exif()/f/image/QfbqsBfvEvJxq5GxoiPo7GVj.jpg?f=fotoalbum_large

[ Voor 17% gewijzigd door orillion op 25-12-2025 14:09 ]


  • Pr088
  • Registratie: Mei 2010
  • Laatst online: 09:58
STIMPPYYY schreef op donderdag 25 december 2025 @ 09:19:
Weinig defrost hier, maar wederom pijnlijk duidelijk dat de BB80 het hier niet trekt. Als in, het is 19,8 dus geen ramp. Wel 100% vermogen continu en maximaal 33.4gr uit. Gevraagde temp van 35 haalt hij niet. Eigenlijk net als in Januari.

Baal er van, want zou een oplossing komen in samenwerking met Weheat, maar dat gaat ‘m niet meer worden. Sterker nog, ik ben destijds telefonisch door hen benaderd. Daardoor de keuze gemaakt niet over te stappen naar een sterkere Daikin. Maar goed, stook wel bij met de airco’s. Die pompen er tenminste voldoende warmte uit 😆
Ik had toevallig op kerstavond een storing. BB80 moest dus even van 18 naar 20 graden terugstoken. Tijd op 100% gedraaid en gaf een uur lang in die run ruim 37 graden met een piek van enkele minuten op 38,0.
Dus ligt het dan niet aan de instellingen ergens? Stooklijn geprobeerd met hoge(re) waardes?

Jaren '30 woning | ZP: 16x 300Wp zuid, 8x 450Wp oost, 6x 450Wp west SolarEdge | Gasloos sinds 31 okt 2025 | WeHeat Blackbird P80 | EV: Corsa-E (2020) & ID.3 (2020)


  • AlphaBlack_NL
  • Registratie: Juli 2010
  • Laatst online: 27-02 10:43
Pr088 schreef op donderdag 25 december 2025 @ 14:28:
[...]


Ik had toevallig op kerstavond een storing. BB80 moest dus even van 18 naar 20 graden terugstoken. Tijd op 100% gedraaid en gaf een uur lang in die run ruim 37 graden met een piek van enkele minuten op 38,0.
Dus ligt het dan niet aan de instellingen ergens? Stooklijn geprobeerd met hoge(re) waardes?
Dat heeft niks te maken met instellingen, als hij al op 100% draait gaat hij gewoon richting een thermisch equilibrium waar de gecreëerde warmte met de warmtepomp in balans komt met je afgifte systeem. Dat dit al op zo een lage water temperatuur is is eigenlijk alleen positief want dat is gunstig voor je COP

  • frank2908
  • Registratie: Mei 2018
  • Laatst online: 07-03 18:29
STIMPPYYY schreef op donderdag 25 december 2025 @ 12:11:
[...]


Dat is wat anders dan dat er 26 in gaat van de 32 lijkt mij? Er gaat 32 in en er wordt warmte opgenomen en retour is daarna 25gr. Wordt er dan wel bijgemengd?
Bij de vvw gaat er nu 30 graden in en 25 graden uit. Nee de servomotor zorgt er voor dat de klep helemaal open staat. Gaat pas mengen vanaf 40 graden maar dat gaat nooit gebeuren.
Bij de WP is de watertemperatuur UIT nu 30.6 graden. Beetje warmteverlies door 24 meter lengte van de leidingen en afgifte naar 4 HT radiatoren.

  • namo_h
  • Registratie: December 2013
  • Laatst online: 03-03 14:53
Ik heb een vraag over het gedrag van mijn Weheat Sparrow 9 kW all-electric en hoop dat mede-Tweakers mee willen denken.

Sinds afgelopen nacht is het hier plots flink kouder geworden. Vanmorgen was het binnen nog rond de 18 °C en vandaag heb ik de woning niet boven de 20 °C gekregen, terwijl de gewenste temperatuur 23 °C is ingesteld. De warmtepomp draait vrijwel continu (compressor ± 55–60%), met CV-watertemperaturen rond 40–41 °C bij een gevraagde temperatuur van 45 °C.

Wat me opvalt, is dat de buitenunit sinds vanochtend een aaneengesloten dikke ijslaag van ongeveer 1 cm op de verdamper heeft, die de hele dag is blijven zitten. In de logging zie ik wel verwarmen en regelmatig SWW-bedrijf, maar over meerdere uren geen enkele defrost-cyclus (al een maand lang niet sinds er een monteur is langs geweest).

De gemeten luchttemperatuur “in” staat op –13,5 °C . De buitentemperatuur is rond –3 °C, maar met een stevige koude wind.

In de week vóór deze kou zat de gemiddelde COP rond 3,4, maar gisteren is die abrupt gezakt naar ~2 en vandaag zelfs 0,5. Tegelijk zie ik dat er wel veel warmte wordt geleverd (op piekdagen richting 90 kWh), maar dit vertaalt zich nauwelijks naar comfort in huis.

Wat mogelijk meespeelt: de tapwaterinstelling (SWW) stond handmatig op 55 °C. Die heb ik zojuist in het portaal tijdelijk teruggezet naar 0. Mijn vermoeden is dat SWW veel prioriteit kreeg en dat dit het ontdooien heeft verdrongen, maar ik weet niet zeker of dit bij de Sparrow zo werkt.

Mijn gedachte is dat SWW mogelijk prioriteit krijgt, de warmtepomp daardoor blijft focussen op warm tapwater en dat dit het starten van een defrost-cyclus kan blokkeren.

Ik weet niet zeker of dit zo werkt bij de Sparrow, maar het lijkt een logisch verband gezien het gedrag.

Afbeeldingslocatie: https://tweakers.net/i/olfofCbd2CgyYtK7NWzCHDH2SuA=/x800/filters:strip_icc():strip_exif()/f/image/Lv5DCgRs7tCSjesB6YedRHTX.jpg?f=fotoalbum_large

Afbeeldingslocatie: https://tweakers.net/i/1A6TLTH10RAvzROnIJwFY3F3Cuk=/x800/filters:strip_icc():strip_exif()/f/image/wQvmYsWzm7377xacoWsnpnpb.jpg?f=fotoalbum_large

Afbeeldingslocatie: https://tweakers.net/i/U2kg_yKisFoAoSZwtMPIIrh2sQY=/800x/filters:strip_icc():strip_exif()/f/image/qC8DkHixwaPfuH8WQ40GgF62.jpg?f=fotoalbum_large

Afbeeldingslocatie: https://tweakers.net/i/olhzSj2ZNi_-XBqyNlBWgXm8xfU=/x800/filters:strip_exif()/f/image/jh1cuKAypUNPbbZsVosWw7Mz.png?f=fotoalbum_large

Afbeeldingslocatie: https://tweakers.net/i/pO2CKLus0bgJJnPS0qDqRjJwwec=/x800/filters:strip_icc():strip_exif()/f/image/rf3bwXBW3RZnR98H6v7S4IMf.jpg?f=fotoalbum_large

  • AlphaBlack_NL
  • Registratie: Juli 2010
  • Laatst online: 27-02 10:43
namo_h schreef op donderdag 25 december 2025 @ 18:08:
Ik heb een vraag over het gedrag van mijn Weheat Sparrow 9 kW all-electric en hoop dat mede-Tweakers mee willen denken.

Sinds afgelopen nacht is het hier plots flink kouder geworden. Vanmorgen was het binnen nog rond de 18 °C en vandaag heb ik de woning niet boven de 20 °C gekregen, terwijl de gewenste temperatuur 23 °C is ingesteld. De warmtepomp draait vrijwel continu (compressor ± 55–60%), met CV-watertemperaturen rond 40–41 °C bij een gevraagde temperatuur van 45 °C.

Wat me opvalt, is dat de buitenunit sinds vanochtend een aaneengesloten dikke ijslaag van ongeveer 1 cm op de verdamper heeft, die de hele dag is blijven zitten. In de logging zie ik wel verwarmen en regelmatig SWW-bedrijf, maar over meerdere uren geen enkele defrost-cyclus (al een maand lang niet sinds er een monteur is langs geweest).

De gemeten luchttemperatuur “in” staat op –13,5 °C . De buitentemperatuur is rond –3 °C, maar met een stevige koude wind.

In de week vóór deze kou zat de gemiddelde COP rond 3,4, maar gisteren is die abrupt gezakt naar ~2 en vandaag zelfs 0,5. Tegelijk zie ik dat er wel veel warmte wordt geleverd (op piekdagen richting 90 kWh), maar dit vertaalt zich nauwelijks naar comfort in huis.

Wat mogelijk meespeelt: de tapwaterinstelling (SWW) stond handmatig op 55 °C. Die heb ik zojuist in het portaal tijdelijk teruggezet naar 0. Mijn vermoeden is dat SWW veel prioriteit kreeg en dat dit het ontdooien heeft verdrongen, maar ik weet niet zeker of dit bij de Sparrow zo werkt.

Mijn gedachte is dat SWW mogelijk prioriteit krijgt, de warmtepomp daardoor blijft focussen op warm tapwater en dat dit het starten van een defrost-cyclus kan blokkeren.

Ik weet niet zeker of dit zo werkt bij de Sparrow, maar het lijkt een logisch verband gezien het gedrag.

[Afbeelding]

[Afbeelding]

[Afbeelding]

[Afbeelding]

[Afbeelding]
Hier lijkt me iets niet goed te gaan, hij had al lang moeten defrosten. Ik zou dit checken met je installateur (mocht hij de telefoon deze dagen opnemen)

  • phYzar
  • Registratie: November 2001
  • Laatst online: 09:09
Klasse leiding isolatie daar op die buitenunit...

  • Jpiek
  • Registratie: Maart 2022
  • Laatst online: 10:00
phYzar schreef op donderdag 25 december 2025 @ 19:11:
Klasse leiding isolatie daar op die buitenunit...
Lijkt op isolatie voor binnenleiding CV...

  • belmonde
  • Registratie: December 2018
  • Laatst online: 01:43
Misschien de slang met 'koud' water erover.. ??? Ontdooien

  • namo_h
  • Registratie: December 2013
  • Laatst online: 03-03 14:53
Update:

Inmiddels zijn we een nacht verder en is de situatie verergerd: de kamertemperatuur is verder gezakt naar 17,6 °C, terwijl de warmtepomp de hele nacht heeft gedraaid met de compressor rond 60–70%. SWW staat nog uit, maar in portal zie ik dat hij nog steeds niet ontdooit heeft. ondanks een duidelijke en blijvende ijslaag (~1 cm) op de verdamper. Ik heb gisteravond ook tijdelijk de warmtevraag kamertemperatuur 2 uur naar lang 16 graden gezet. De warmtepomp ging daarmee in stand-by maar geen defrost.

Dat de isolatie op de leidingen bij de buitenunit mischien niet ideaal is, is voor latere zorg. Ik denk niet dat we hier naar een isolatie-detail kijken, maar naar een warmtepomp die tegen een bevroren verdamper blijft verwarmen zonder ooit in defrost te gaan. Dat verklaart ook waarom hij het huis niet meer op temperatuur krijgt.

Omdat het 2e kerstdag/weekend is, zijn installateur en Weheat-support voorlopig niet bereikbaar. Vandaar een gerichte vraag in dit forum.

Weet iemand of (en hoe) je bij een Weheat Sparrow handmatig of geforceerd een defrost kunt starten, of op z’n minst de regeling uit deze “vastgelopen” toestand kunt halen?
Alle suggesties welkom, want niets doen betekent nu vooral verder afkoelen.

  • SebastiaanPs
  • Registratie: Oktober 2022
  • Laatst online: 09:59
namo_h schreef op vrijdag 26 december 2025 @ 05:58:
[...]


Update:

Inmiddels zijn we een nacht verder en is de situatie verergerd: de kamertemperatuur is verder gezakt naar 17,6 °C, terwijl de warmtepomp de hele nacht heeft gedraaid met de compressor rond 60–70%. SWW staat nog uit, maar in portal zie ik dat hij nog steeds niet ontdooit heeft. ondanks een duidelijke en blijvende ijslaag (~1 cm) op de verdamper. Ik heb gisteravond ook tijdelijk de warmtevraag kamertemperatuur 2 uur naar lang 16 graden gezet. De warmtepomp ging daarmee in stand-by maar geen defrost.

Dat de isolatie op de leidingen bij de buitenunit mischien niet ideaal is, is voor latere zorg. Ik denk niet dat we hier naar een isolatie-detail kijken, maar naar een warmtepomp die tegen een bevroren verdamper blijft verwarmen zonder ooit in defrost te gaan. Dat verklaart ook waarom hij het huis niet meer op temperatuur krijgt.

Omdat het 2e kerstdag/weekend is, zijn installateur en Weheat-support voorlopig niet bereikbaar. Vandaar een gerichte vraag in dit forum.

Weet iemand of (en hoe) je bij een Weheat Sparrow handmatig of geforceerd een defrost kunt starten, of op z’n minst de regeling uit deze “vastgelopen” toestand kunt halen?
Alle suggesties welkom, want niets doen betekent nu vooral verder afkoelen.
Ik zou met een föhn aan de slag gaan, kan een tijdje duren. Maar niet krabben of anderszins mechanisch manipuleren!

WP: Mitsubishi Electric SUZ-SWM80VA2 + ERSD-VM2D. PV 3330 Wp. Huis 1931, gasloos sinds jan '24.


  • Harmsen
  • Registratie: November 2000
  • Laatst online: 10:21
namo_h schreef op vrijdag 26 december 2025 @ 05:58:
[...]


Update:

Inmiddels zijn we een nacht verder en is de situatie verergerd: de kamertemperatuur is verder gezakt naar 17,6 °C, terwijl de warmtepomp de hele nacht heeft gedraaid met de compressor rond 60–70%. SWW staat nog uit, maar in portal zie ik dat hij nog steeds niet ontdooit heeft. ondanks een duidelijke en blijvende ijslaag (~1 cm) op de verdamper. Ik heb gisteravond ook tijdelijk de warmtevraag kamertemperatuur 2 uur naar lang 16 graden gezet. De warmtepomp ging daarmee in stand-by maar geen defrost.

Dat de isolatie op de leidingen bij de buitenunit mischien niet ideaal is, is voor latere zorg. Ik denk niet dat we hier naar een isolatie-detail kijken, maar naar een warmtepomp die tegen een bevroren verdamper blijft verwarmen zonder ooit in defrost te gaan. Dat verklaart ook waarom hij het huis niet meer op temperatuur krijgt.

Omdat het 2e kerstdag/weekend is, zijn installateur en Weheat-support voorlopig niet bereikbaar. Vandaar een gerichte vraag in dit forum.

Weet iemand of (en hoe) je bij een Weheat Sparrow handmatig of geforceerd een defrost kunt starten, of op z’n minst de regeling uit deze “vastgelopen” toestand kunt halen?
Alle suggesties welkom, want niets doen betekent nu vooral verder afkoelen.
Stroom van beide units halen om een reset te forceren?

What a fine day for Science! | Specs


  • Mausssie
  • Registratie: Augustus 2012
  • Laatst online: 07-03 14:21
Weet iemand waarom de cv ketel bijspringt?
Er is geen ontdooi cyclus en de compressor draait nog niet op 100%.
Afbeeldingslocatie: https://tweakers.net/i/OT_K4JWyGyVFRpvcFeXgaERc84g=/x800/filters:strip_icc():strip_exif()/f/image/M4JsMt9lTIf2vkmTuGhFS5Zq.jpg?f=fotoalbum_large

  • Stoker
  • Registratie: Januari 2024
  • Laatst online: 07-03 12:05

Stoker

Warmtepomponline

Topicstarter
namo_h schreef op vrijdag 26 december 2025 @ 05:58:
[...]


Update:

Inmiddels zijn we een nacht verder en is de situatie verergerd: de kamertemperatuur is verder gezakt naar 17,6 °C, terwijl de warmtepomp de hele nacht heeft gedraaid met de compressor rond 60–70%. SWW staat nog uit, maar in portal zie ik dat hij nog steeds niet ontdooit heeft. ondanks een duidelijke en blijvende ijslaag (~1 cm) op de verdamper. Ik heb gisteravond ook tijdelijk de warmtevraag kamertemperatuur 2 uur naar lang 16 graden gezet. De warmtepomp ging daarmee in stand-by maar geen defrost.

Dat de isolatie op de leidingen bij de buitenunit mischien niet ideaal is, is voor latere zorg. Ik denk niet dat we hier naar een isolatie-detail kijken, maar naar een warmtepomp die tegen een bevroren verdamper blijft verwarmen zonder ooit in defrost te gaan. Dat verklaart ook waarom hij het huis niet meer op temperatuur krijgt.

Omdat het 2e kerstdag/weekend is, zijn installateur en Weheat-support voorlopig niet bereikbaar. Vandaar een gerichte vraag in dit forum.

Weet iemand of (en hoe) je bij een Weheat Sparrow handmatig of geforceerd een defrost kunt starten, of op z’n minst de regeling uit deze “vastgelopen” toestand kunt halen?
Alle suggesties welkom, want niets doen betekent nu vooral verder afkoelen.
Haal eerst de stroom van de binnen en buitenunit. Maar dan voor een minuut of 10-15. Weheat warmtepompen blijven nog een paar minuten na het wegvallen van het signaal kletsen met de servers.

Dus een kwartiertje los en daarna er weer op, met een beetje geluk kruipt hij uit z’n dip en gaat hij weer defrosten.

Stuur anders je installateur een berichtje, die kan handmatige defrost forceren.

Warmtepomponline.com & Fancoilonline.com Amber 65, F-gassen II


  • Kirvis
  • Registratie: Juli 2023
  • Laatst online: 23:49
Verdulleme.

Gisterenavond is de groep van de buitenunit eruit geknald.

Hij wil ook niet meer aan. Knalt er meteen weer uit als ik hem omhoog zet.

Iemand nog ideeen?

Ga uiteraard ook even de installateur bellen, maar wellicht heeft iemand hier een idee?

Afbeeldingslocatie: https://tweakers.net/i/UnS1RsHGk3YoI4kyIOcMxSAmkX8=/800x/filters:strip_icc():strip_exif()/f/image/1OiPyw6gtqSBPYgc0z9fG9LF.jpg?f=fotoalbum_large

Sparrow P60, 300L SWW, géén buffervat, overal VVW


  • Stoker
  • Registratie: Januari 2024
  • Laatst online: 07-03 12:05

Stoker

Warmtepomponline

Topicstarter
Kirvis schreef op vrijdag 26 december 2025 @ 07:55:
Verdulleme.

Gisterenavond is de groep van de buitenunit eruit geknald.

Hij wil ook niet meer aan. Knalt er meteen weer uit als ik hem omhoog zet.

Iemand nog ideeen?

Ga uiteraard ook even de installateur bellen, maar wellicht heeft iemand hier een idee?

[Afbeelding]
Knalt hij er direct uit bij het inschakelen, of blijft hij even in en gaat hij daarna er pas uit?

Mogelijk wordt de aardlek getriggerd, dan zit er niet veel meer op dan wachten op Weheat.

Warmtepomponline.com & Fancoilonline.com Amber 65, F-gassen II


  • Beer070
  • Registratie: Augustus 2021
  • Laatst online: 08:42
Kirvis schreef op vrijdag 26 december 2025 @ 07:55:
Verdulleme.

Gisterenavond is de groep van de buitenunit eruit geknald.

Hij wil ook niet meer aan. Knalt er meteen weer uit als ik hem omhoog zet.

Iemand nog ideeen?

Ga uiteraard ook even de installateur bellen, maar wellicht heeft iemand hier een idee?

[Afbeelding]
Als het aardlek is dan kan er ergens water in zijn gelopen. Als het kortsluiting is dan is er misschien iets doorgesmolten mogelijk bij een slecht contact. Werk schakelaar omzetten en kijken of het in het eerste of tweede deel van het traject zit

  • Stoker
  • Registratie: Januari 2024
  • Laatst online: 07-03 12:05

Stoker

Warmtepomponline

Topicstarter
Bij een Sparrow even dat klemmetje naar beneden trekken en dan de stekker eruit

Warmtepomponline.com & Fancoilonline.com Amber 65, F-gassen II


  • Kirvis
  • Registratie: Juli 2023
  • Laatst online: 23:49
Stoker schreef op vrijdag 26 december 2025 @ 08:09:
Bij een Sparrow even dat klemmetje naar beneden trekken en dan de stekker eruit
Dat had ik net gedaan idd. De alamat blijft nu weer omhoog staan (na een aantal pogingen).

Hij knalde er echt meteen uit eerder vanmorgen, om een eerdere vraag hier te beantwoorden.

Nu wacht ik echter al ruim 5 minute totdat ie aan gaat. Hij staat op Stand-by en zowel op stooklijn als op OT aansturing gebeurt er verder niets.

Kan je hem als consument ook op de een of andere manier handmatig aanzetten?

EDIT: 30 seconden na het posten van dit bericht sprong hij aan.

Houd jullie op de hoogte. Dank voor de snelle reacties!

[ Voor 9% gewijzigd door Kirvis op 26-12-2025 08:46 ]

Sparrow P60, 300L SWW, géén buffervat, overal VVW


  • Stoker
  • Registratie: Januari 2024
  • Laatst online: 07-03 12:05

Stoker

Warmtepomponline

Topicstarter
Nee even wachten.

Warmtepomponline.com & Fancoilonline.com Amber 65, F-gassen II


  • RayDelft
  • Registratie: Juni 2017
  • Laatst online: 06:31
namo_h schreef op vrijdag 26 december 2025 @ 05:58:
[...]


Update:

Inmiddels zijn we een nacht verder en is de situatie verergerd: de kamertemperatuur is verder gezakt naar 17,6 °C, terwijl de warmtepomp de hele nacht heeft gedraaid met de compressor rond 60–70%. SWW staat nog uit, maar in portal zie ik dat hij nog steeds niet ontdooit heeft. ondanks een duidelijke en blijvende ijslaag (~1 cm) op de verdamper. Ik heb gisteravond ook tijdelijk de warmtevraag kamertemperatuur 2 uur naar lang 16 graden gezet. De warmtepomp ging daarmee in stand-by maar geen defrost.

Dat de isolatie op de leidingen bij de buitenunit mischien niet ideaal is, is voor latere zorg. Ik denk niet dat we hier naar een isolatie-detail kijken, maar naar een warmtepomp die tegen een bevroren verdamper blijft verwarmen zonder ooit in defrost te gaan. Dat verklaart ook waarom hij het huis niet meer op temperatuur krijgt.

Omdat het 2e kerstdag/weekend is, zijn installateur en Weheat-support voorlopig niet bereikbaar. Vandaar een gerichte vraag in dit forum.

Weet iemand of (en hoe) je bij een Weheat Sparrow handmatig of geforceerd een defrost kunt starten, of op z’n minst de regeling uit deze “vastgelopen” toestand kunt halen?
Alle suggesties welkom, want niets doen betekent nu vooral verder afkoelen.
Als je hem nu eens stroomloos maakt door desbetreffende groep uit te schakelen , binnenuit stekker eruit. 15 minuten wachten en dan weer aan. Wellicht dat alles dan reset ?
En is je systeem op druk ?
En loopt de waterpomp?

  • Kirvis
  • Registratie: Juli 2023
  • Laatst online: 23:49
Nou dat even duurde wel even. Hij sprong dus niet aan op CV, maar op SWW bedrijf…

Heb nu snel de Standby SWW temp via de API verlaagd naar 20 graden (het minimum, als ik lager probeerde kreeg ik een error).

Dat werkte, want toen de temp in de boiler beneden op 23 graden stond, sprong ie over op verwarmen.

Heb de stooklijn iets verhoogd en staat nu te stampen op 90% om het huis weer warm te krijgen.

Sparrow P60, 300L SWW, géén buffervat, overal VVW


  • jelleeelco
  • Registratie: Mei 2008
  • Laatst online: 06-03 11:24
Hier iets aparts...zag dat de CV ketel sinds vanmorgen is bijgesprongen, wel heel minimaal (er komt geen 0.1m3 bij in een uur of 6).

Maar nu staat de WP op ontdooien en de CV ketel op verwarmen. Is dat iets nieuws? Of werkte het altijd al zo.

  • Razer
  • Registratie: Mei 2002
  • Laatst online: 08:28
jelleeelco schreef op vrijdag 26 december 2025 @ 09:33:
Hier iets aparts...zag dat de CV ketel sinds vanmorgen is bijgesprongen, wel heel minimaal (er komt geen 0.1m3 bij in een uur of 6).

Maar nu staat de WP op ontdooien en de CV ketel op verwarmen. Is dat iets nieuws? Of werkte het altijd al zo.
Dat werkte altijd al zo bij mij zodra de warmtepomp het niet meer alleen trekt, het is en blijft een hybride opstelling :)

  • JeroenVerweij
  • Registratie: Juli 2019
  • Laatst online: 09:06
Ik heb de Sparrow in hybride opstelling en de CV springt sinds gisteren af en toe bij. Op zich prima, maar onderaan de streep daalt de temperatuur in huis alleen maar en ik snap niet waarom.

De thermostaat staat op 19,5 maar gisteren is de temperatuur gezakt naar 18,8 en nu naar 18,4.

Iemand enig idee waarom dit gebeurt? Waarom springt de CV niet bij om de boel te verwarmen tot de gevraagde temperatuur van 19,5?
En vooral: hoe krijg ik de temperatuur wel omhoog?

De temperatuur is ook niet tussentijds wel weer op 19,5 geweest sinds 1,5 dag (geverifieerd in de portal).

Afbeeldingslocatie: https://tweakers.net/i/wUCz1sJiKPwguZASpxso5FgrtNs=/x800/filters:strip_exif()/f/image/slq9MuTibUKeeODopceHzyPf.png?f=fotoalbum_large

Afbeeldingslocatie: https://tweakers.net/i/P5C5dEBh1sLQ8-8cx3-fiqPKFPI=/x800/filters:strip_exif()/f/image/pyFCMuK1nfEWssQeyKYH4Lxu.png?f=fotoalbum_large

Afbeeldingslocatie: https://tweakers.net/i/3VENQK4H0Xl9CCpvGaa5OVm0Kyc=/x800/filters:strip_exif()/f/image/sW3ObFmrW0bg1B61nI9ETc0u.png?f=fotoalbum_large

  • Ronnie27
  • Registratie: April 2024
  • Laatst online: 07-03 17:35
Razer schreef op vrijdag 26 december 2025 @ 09:41:
[...]


Dat werkte altijd al zo bij mij zodra de warmtepomp het niet meer alleen trekt, het is en blijft een hybride opstelling :)
Bij mij doet de Flint het nog steeds gasloos, vannacht wel continu op 100% gedraaid, want had de stooklijn verhoogd. Vanmorgen 20 graden in mijn woonkamer.

  • AlphaBlack_NL
  • Registratie: Juli 2010
  • Laatst online: 27-02 10:43
JeroenVerweij schreef op vrijdag 26 december 2025 @ 09:53:
Ik heb de Sparrow in hybride opstelling en de CV springt sinds gisteren af en toe bij. Op zich prima, maar onderaan de streep daalt de temperatuur in huis alleen maar en ik snap niet waarom.

De thermostaat staat op 19,5 maar gisteren is de temperatuur gezakt naar 18,8 en nu naar 18,4.

Iemand enig idee waarom dit gebeurt? Waarom springt de CV niet bij om de boel te verwarmen tot de gevraagde temperatuur van 19,5?
En vooral: hoe krijg ik de temperatuur wel omhoog?

De temperatuur is ook niet tussentijds wel weer op 19,5 geweest sinds 1,5 dag (geverifieerd in de portal).

[Afbeelding]

[Afbeelding]

[Afbeelding]
Lijkt erop dat harde limiet hebt op je water temperatuur, kijk of je die eraf kan halen. Die 37 die gevraagd en gemaakt wordt is niet voldoende

  • JeroenVerweij
  • Registratie: Juli 2019
  • Laatst online: 09:06
AlphaBlack_NL schreef op vrijdag 26 december 2025 @ 10:04:
[...]


Lijkt erop dat harde limiet hebt op je water temperatuur, kijk of je die eraf kan halen. Die 37 die gevraagd en gemaakt wordt is niet voldoende
Heb je een idee hoe? Of moet ik daarvoor de installateur hebben?

  • Mausssie
  • Registratie: Augustus 2012
  • Laatst online: 07-03 14:21
Ronnie27 schreef op vrijdag 26 december 2025 @ 09:57:
[...]

Bij mij doet de Flint het nog steeds gasloos, vannacht wel continu op 100% gedraaid, want had de stooklijn verhoogd. Vanmorgen 20 graden in mijn woonkamer.
Daarom vind ik het heel gek dat er bij mij wel gas wordt gebruikt, terwijl de BB80 nog niet op 100% draait.
Afbeeldingslocatie: https://tweakers.net/i/OT_K4JWyGyVFRpvcFeXgaERc84g=/x800/filters:strip_icc():strip_exif()/f/image/M4JsMt9lTIf2vkmTuGhFS5Zq.jpg?f=fotoalbum_large

  • Razer
  • Registratie: Mei 2002
  • Laatst online: 08:28
Mausssie schreef op vrijdag 26 december 2025 @ 10:17:
[...]

Daarom vind ik het heel gek dat er bij mij wel gas wordt gebruikt, terwijl de BB80 nog niet op 100% draait.
[Afbeelding]
Je kunt als test nog altijd je CV-bedrijf op je CV-ketel eens een dag of 2 uitzetten en kijken of de BB volledig zelfstandig zijn setpoint blijft halen.

  • Ronnie27
  • Registratie: April 2024
  • Laatst online: 07-03 17:35
Mausssie schreef op vrijdag 26 december 2025 @ 10:17:
[...]

Daarom vind ik het heel gek dat er bij mij wel gas wordt gebruikt, terwijl de BB80 nog niet op 100% draai

[Afbeelding]
Afbeeldingslocatie: https://tweakers.net/i/11PvZryu2GNKohEW5y9dE3v1--E=/232x232/filters:strip_icc():strip_exif()/f/image/MjayEqCBmTK4OG2R00qUFWaX.jpg?f=fotoalbum_tileAfbeeldingslocatie: https://tweakers.net/i/9_IEqlFYO-8H9OPQmoje-O_pVao=/232x232/filters:strip_icc():strip_exif()/f/image/qf4mswDG0ANxPz7PN9uh0StD.jpg?f=fotoalbum_tile
Mijn stooklijn van vannacht.

  • Razer
  • Registratie: Mei 2002
  • Laatst online: 08:28
@Ronnie27 Hier 220 vierkante meter woonoppervlak met redelijk wat oude radiatoren, matige isolatie, en oud 1991 dubbelglas. Zonder CV hulp loopt hier de watertemperatuur alleen maar terug van de Flint, die is bij temperaturen onder 3-4 graden waarbij er elk uur een defrost is gewoon te klein bemeten, wat overigens destijds bewuste keuze was, om in eerste stap hybride te gaan en komende jaren stapje voor stapje verder te verduurzamen.

  • Ronnie27
  • Registratie: April 2024
  • Laatst online: 07-03 17:35
Razer schreef op vrijdag 26 december 2025 @ 10:23:
@Ronnie27 Hier 220 vierkante meter woonoppervlak met redelijk wat oude radiatoren, matige isolatie, en oud 1991 dubbelglas. Zonder CV hulp loopt hier de watertemperatuur alleen maar terug van de Flint, die is bij temperaturen onder 3-4 graden waarbij er elk uur een defrost is gewoon te klein bemeten, wat overigens destijds bewuste keuze was, om in eerste stap hybride te gaan en komende jaren stapje voor stapje verder te verduurzamen.
150m2 . bouwjaar 2008 en redelijk goed geïsoleerd. Ook alleen radiatoren in huis.

  • jelleeelco
  • Registratie: Mei 2008
  • Laatst online: 06-03 11:24
Dank voor allen die advies hadden mbt waterzijdig inregelen van de vv.

Ik heb boven de Jagas afgeknepen tot standje 1 op het ventiel. Retourtemp bleef of hetzelfde, of ging omhoog. Nog steeds heerlijk warm boven.

VV afgaan stellen door alle groepen dicht te draaien en met de langste groep te beginnen. Het is nog steeds niet 100% maar al een stuk beter dan dat het was. De gang is veel en veel warmer nu. Ik moet wel de pomp van de (hybride) verdeler laten meedraaien voor extra flow (tevens, als die uit is hoor je het systeem suizen boven). Zo ziet het er nu uit (na de foto sommige groepen nog een kwartslag verder geknepen):

Afbeeldingslocatie: https://tweakers.net/i/MVp3bpq3zNhuKZYsjywBoWyOlWk=/x800/filters:strip_icc():strip_exif()/f/image/g66qUGxamFMcHGVs4fQUkaKg.jpg?f=fotoalbum_large

[ Voor 3% gewijzigd door jelleeelco op 26-12-2025 10:32 ]


  • RNacoustics
  • Registratie: Augustus 2024
  • Laatst online: 27-02 23:01
Zo hee, het is afgelopen nacht behoorlijk koud geweest. De BB staat lekker op 93% te stampen en heeft een paar keer een ontdooi cycles gehad, daarbij is ook de CV aangesprongen. Ben blij dat ik nog hybride draait. want de BB staat flink te werken. Straks staat het zonnetje erop en zal het ontdooi water wel gaan smelten.Afbeeldingslocatie: https://tweakers.net/i/zLnsNStj9edHQ-mO98_OV3IF0D0=/800x/filters:strip_icc():strip_exif()/f/image/T0uaWnyUdPzZu8taLEith8VV.jpg?f=fotoalbum_large

Hybride BB P80 WP, Atag i36CZ, 14 x 330 WP zonnepanelen, Marstek Venus E 3.0 5,12kWh, HA tooling


  • the noise
  • Registratie: Juli 2000
  • Laatst online: 07-03 21:13
Flint is er druk aan; vrijstaand huis in hybride opstelling.
CV ketel loopt sinds woensdag mee, maar ook op een laag tempo.

Afbeeldingslocatie: https://tweakers.net/i/Xbwn7VdjuPPTLOZZyfMNFhqyCM0=/800x/filters:strip_icc():strip_exif()/f/image/Wgs5AMCo8prg7529xZwETs49.jpg?f=fotoalbum_large

Wat wel raar is, is dat de app de flint momenteel niet ziet.
Afbeeldingslocatie: https://tweakers.net/i/-TbH_BzPw6q5mJyenS-xv1a69No=/fit-in/4920x3264/filters:max_bytes(3145728):no_upscale():strip_icc():strip_exif()/f/image/Gz7uNuzjmJ9zTMNGWyh8KSaO.jpg?f=user_large

  • jelleeelco
  • Registratie: Mei 2008
  • Laatst online: 06-03 11:24
RNacoustics schreef op vrijdag 26 december 2025 @ 10:51:
Zo hee, het is afgelopen nacht behoorlijk koud geweest. De BB staat lekker op 93% te stampen en heeft een paar keer een ontdooi cycles gehad, daarbij is ook de CV aangesprongen. Ben blij dat ik nog hybride draait. want de BB staat flink te werken. Straks staat het zonnetje erop en zal het ontdooi water wel gaan smelten.[Afbeelding]
Hier ook de cv die aan is gesprongen. Al is het echt minimaal, nu 0.1m3 sinds vannacht.

Net de stooklijk toch wat hoger gezet. Het is weliswaar 20.4 graden beneden en dat is lekker, de familie heeft het graag wat warmer.

Dus nu is de gevraagde watertemperatuur 32 graden. Bizar dat dat overkomt als 'heet' na al die tijd met 25-28 graden verwarmd te hebben.

En bizar hoe belachelijk efficiënt dat eigenlijk is! Vakt me wel enigsinds tegen dat de CV bij moet springen, het is niet alsof ik 45 graden water vraag. Deze ervaring drukt iig de discussie (intern) de kop in of ik niet naar FE moet gaan.

  • AlphaBlack_NL
  • Registratie: Juli 2010
  • Laatst online: 27-02 10:43
JeroenVerweij schreef op vrijdag 26 december 2025 @ 10:12:
[...]


Heb je een idee hoe? Of moet ik daarvoor de installateur hebben?
Dat zal je in je thermostaat moeten vinden.

  • jelleeelco
  • Registratie: Mei 2008
  • Laatst online: 06-03 11:24
the noise schreef op vrijdag 26 december 2025 @ 10:56:
Flint is er druk aan; vrijstaand huis in hybride opstelling.
CV ketel loopt sinds woensdag mee, maar ook op een laag tempo.

[Afbeelding]

Wat wel raar is, is dat de app de flint momenteel niet ziet.
[Afbeelding]
App sluiten en opnieuw openen. Ik heb dit bijna de hele tijd (android).

  • RNacoustics
  • Registratie: Augustus 2024
  • Laatst online: 27-02 23:01
jelleeelco schreef op vrijdag 26 december 2025 @ 11:01:
[...]

Hier ook de cv die aan is gesprongen. Al is het echt minimaal, nu 0.1m3 sinds vannacht.

Net de stooklijk toch wat hoger gezet. Het is weliswaar 20.4 graden beneden en dat is lekker, de familie heeft het graag wat warmer.

Dus nu is de gevraagde watertemperatuur 32 graden. Bizar dat dat overkomt als 'heet' na al die tijd met 25-28 graden verwarmd te hebben.

En bizar hoe belachelijk efficiënt dat eigenlijk is! Vakt me wel enigsinds tegen dat de CV bij moet springen, het is niet alsof ik 45 graden water vraag. Deze ervaring drukt iig de discussie (intern) de kop in of ik niet naar FE moet gaan.
Ja, zo zit ik ook voor een dilemma om naar FE te gaan. Met alleen een wp en ook nog daarbij aangesloten SWW, creëer je wel een single point of failure situatie. En je zult het altijd zien, krijg je een storing, dan zijn de meeste installateurs tijdens feestdagen niet bereikbaar. o<:)

Hybride BB P80 WP, Atag i36CZ, 14 x 330 WP zonnepanelen, Marstek Venus E 3.0 5,12kWh, HA tooling


  • jelleeelco
  • Registratie: Mei 2008
  • Laatst online: 06-03 11:24
RNacoustics schreef op vrijdag 26 december 2025 @ 11:12:
[...]

Ja, zo zit ik ook voor een dilemma om naar FE te gaan. Met alleen een wp en ook nog daarbij aangesloten SWW, creëer je wel een single point of failure situatie. En je zult het altijd zien, krijg je een storing, dan zijn de meeste installateurs tijdens feestdagen niet bereikbaar. o<:)
Klopt. Maar vroeger was een CV ketel ook een single point of failure... en je kunt natuurlijk een aparte WPB nemen voor SWW...goedkoper en zekerder.

  • here2stay
  • Registratie: Augustus 2008
  • Laatst online: 05-03 22:29
Oei, mijn cop is vandaag gezakt naar 0,4. Gister was ie nog 3,6. Wat kan er aan de hand zijn?
Het huis blijft ook niet op de gevraagde temperatuur. Ook niet nu de cv-ketel moet bijspringen (sinds gisternacht).

  • Ronnie27
  • Registratie: April 2024
  • Laatst online: 07-03 17:35
here2stay schreef op vrijdag 26 december 2025 @ 11:15:
Oei, mijn cop is vandaag gezakt naar 0,4. Gister was ie nog 3,6. Wat kan er aan de hand zijn?
Het huis blijft ook niet op de gevraagde temperatuur. Ook niet nu de cv-ketel moet bijspringen (sinds gisternacht).
Controleer of je warmtepomp niet is dicht gevroren

  • JeroenVerweij
  • Registratie: Juli 2019
  • Laatst online: 09:06
AlphaBlack_NL schreef op vrijdag 26 december 2025 @ 11:01:
[...]


Dat zal je in je thermostaat moeten vinden.
Ik heb een Honeywell Lyric T6 en heb gekeken in de handleiding. Een dergelijke instelling is er niet (alleen van de maximale thermostaat temperatuur).

Toch denk ik dat je wel gelijk hebt. Zie hier de screenshot uit de portal van de gevraagde watertemperatuur:
Afbeeldingslocatie: https://tweakers.net/i/09QLRH6BLRzVgd4kl16tSz3wxDM=/800x/filters:strip_exif()/f/image/jDW8JfAGHGc5vXR22L4w3f5k.png?f=fotoalbum_large

Zou een stooklijn helpen?

Edit: de daadwerkelijke watertemperatuur in staat nu op 37,8. Ook gek toch, als gevraagd op 37 staat?
Afbeeldingslocatie: https://tweakers.net/i/IaOkHT7vqztebuifaiRibfqD8HM=/x800/filters:strip_exif()/f/image/OU6Oj5gu4RK05yVlW1gAm8aD.png?f=fotoalbum_large

[ Voor 21% gewijzigd door JeroenVerweij op 26-12-2025 11:27 ]


  • RayDelft
  • Registratie: Juni 2017
  • Laatst online: 06:31
Gisteren heeft de Spartow 47 KWu gebruikt en ook is er iets meer dan 4m3 gas verbruikt .
Ben wel blij dat mijn systeem hybride is want de WP loopt nu continu rond 98 % en ruim 2000 Watt water van ca 35 graden te maken .
Het is rond de -4 .Bij echt koud weer buiten zou hij tekort schieten .
Maar zonder WP zou ik op dagen zoals nu ruim 20 m3 gas verbruiken . Dus mij hoor je niet klagen . Het is nog altijd veel efficiënter nu .

  • JeroenVerweij
  • Registratie: Juli 2019
  • Laatst online: 09:06
RayDelft schreef op vrijdag 26 december 2025 @ 11:26:
Gisteren heeft de Spartow 47 KWu gebruikt en ook is er iets meer dan 4m3 gas verbruikt .
Ben wel blij dat mijn systeem hybride is want de WP loopt nu continu rond 98 % en ruim 2000 Watt water van ca 35 graden te maken .
Het is rond de -4 .Bij echt koud weer buiten zou hij tekort schieten .
Maar zonder WP zou ik op dagen zoals nu ruim 20 m3 gas verbruiken . Dus mij hoor je niet klagen . Het is nog altijd veel efficiënter nu .
Hier redelijk vergelijkbaar:
Afbeeldingslocatie: https://tweakers.net/i/BF7ph7ZeUgxrsJAkeHI01xsfTjY=/800x/filters:strip_exif()/f/image/DH1qVAquYPAnYGH7FOdBPprU.png?f=fotoalbum_large

En dan nog 1,3m3 gas. Ook mij hoor je niet klagen (wel nog over het issue hierboven maar daar komt ook wel weer een oplossing voor).
Pagina: 1 ... 153 ... 186 Laatste

Let op:
Vragen om, of het aanbieden van referrals zijn op heel tweakers niet toegestaan. Dit topic is daar geen uitzondering op.