PV Output - Obdam; SolarEdge SE5K 'Voor korte strings'; 12x350Wp Oost-West 13°; 8x415Wp Zuid 10°; Totaal 7520Wp.
Wise enough to play the fool
Ik heb ongeveer hetzelfde, op een woensdagmiddag is de WP voor het eerst aangezet, daarna is deze meteen warm water gaan maken. Daarom gaat ie nu iedere keer op woensdagmiddag een legionella run uitvoeren.gex schreef op dinsdag 30 september 2025 @ 11:03:
Ik kan het hier zo nergens terug vinden, maar ik stoor me aan het feit dat de WeHeat regelmatig 's ochtends als er nog niet voldoende opbrengst is van de zonnepanelen het warm water gaat verwarmen, zonder dat dit gebruikt is, is dit iets wat je aan kunt passen, ik kan het in ieder geval niet vinden.
(op zich een prima tijdstip, meestal genoeg zonnestroom).
Maar verder vind ik het ook vrij overbodig dat ie dwangmatig iedere ochten de doeltemp (50) gaat maken voor SWW, de zogenaamde WeHeat intelligence zou toch moeten weten dat er nog genoeg warm water inzit om te kunnen gebruiken voor een x aantal dagen...
Waar zie je dat ?Freezerator schreef op dinsdag 30 september 2025 @ 13:16:
Trouwens een kleine check vraag. Het elektrisch verwarmingselement staat bij mij als status gedeactiveerd. Is dit de normale status? Of zou deze moeten aangeven iets als aanwezig maar niet actief?
Ik heb volgens mij alle pagina's settings van de app en online portal bekeken, maar nergens een optie gezien voor elektrisch verwarmingselement. (binnenunit voorgemonteerd, dus met BUH).
[ Voor 21% gewijzigd door ZeRoC00L op 02-10-2025 07:57 ]
[*] Error 45: Please replace user
Volg je bankbiljetten
Ons afgifte systeem is hoofdzakelijk vloerverwarming centraal beneden 7 groepen en Jaga's boven. Alles is dus lage temperatuur verwarming.
MSI MPG X870E CARBON WIFI, Ryzen 9 9900X, 64GB, Gigabyte AORUS M RTX5080, Samsung 990 Pro 4TB, Samsung 970 EVO 2TB, Samsung OLED G9, LG 48CX, LG 65C8, Xbox Series X, PS4 Pro, Galaxy Z Fold7 512GB, Kia EV6 RWD 77,4 kWh Plus, Weheat Blackbird P80
Denk niet dat iemand dat op je foto's kan zien. Dat is meestal bij het laagste punt, ergens een radiator.MrBlueEyes schreef op donderdag 2 oktober 2025 @ 11:15:
Morgenochtend wordt mijn Blackbird verplaatst. Hoe kan ik het systeem hiervoor al leeg laten lopen?
[Afbeelding]
[Afbeelding]
Ben wel benieuwd waarom ze je BB gaan verplaatsen! En gaan ze gelijk dat leidingwerk beetje fatsoeneren??
Mag ik vragen of je uiteindelijk met deze partij in zee bent gegaan? Ik heb namelijk ook een offerte liggen van Combine Energy.void1 schreef op vrijdag 6 december 2024 @ 13:20:
Ik heb een offerte ontvangen van Combine Energy uit Obdam/Schagen voor een WeHeat-warmtepomp. Heeft iemand ervaring over hun installatie en service?
12 x 370wp, Solis S6-GR1P3.6K, 1 x Marstek Venus-E (153.212), HW P1
Mag ik vragen of je uiteindelijk met deze partij in zee bent gegaan? Ik heb namelijk ook een offerte liggen van Combine Energy.Civil schreef op dinsdag 7 januari 2025 @ 05:22:
[...]
Hier dezelfde vraag. Ook ik heb een offerte liggen van Combine Energy uit Obdam. Online is er weinig informatie te vinden over deze partij.
12 x 370wp, Solis S6-GR1P3.6K, 1 x Marstek Venus-E (153.212), HW P1
Laat dan gelijk het leidingwerk vernieuwen en dan met zoveel mogelijk buigwerk ipv die flowverziekende knietjes. Wat een rommeltje.MrBlueEyes schreef op donderdag 2 oktober 2025 @ 11:15:
Morgenochtend wordt mijn Blackbird verplaatst. Hoe kan ik het systeem hiervoor al leeg laten lopen?
[Afbeelding]
[Afbeelding]
WH-MDC09J3E5 + ITHO AMBER 9.5. 26x245 WP Panelen. WP boiler 200L EV I3. Duurzaamheid coach NL gemeenten.
[...]
[ Voor 43% gewijzigd door Carboy54 op 02-10-2025 11:57 ]
WH-MDC09J3E5 + ITHO AMBER 9.5. 26x245 WP Panelen. WP boiler 200L EV I3. Duurzaamheid coach NL gemeenten.
Is er hier ervaring met de WeHeat icm dynamisch energiecontract? Ik zou willen dat hij bijv. op de echt dure momenten, gewoon even een uur of 1-2 niet verwarmd. Mijn vloerverwarming is +/- 70m², dus echt afkoelen zal wel loslopen.
Ja, ik gebruik Aan/Uit thermostaat met stooklijn waarbij aan-uit wordt aangestuurd door Home Assistant om de dure uren te blokkenMarc Both schreef op donderdag 2 oktober 2025 @ 12:35:
Hoe gaan mensen hier om met een dynamisch energiecontract? Ik heb een offerte liggen voor een WeHeat Sparrow als hybride opstelling (geen boiler dus). Ik ga de warmtepomp gebruiken als basisverwarming van mijn vloer, de rest stook ik met een houtkachel. Dus de vloer wordt max 17-18 graden.
Is er hier ervaring met de WeHeat icm dynamisch energiecontract? Ik zou willen dat hij bijv. op de echt dure momenten, gewoon even een uur of 1-2 niet verwarmd. Mijn vloerverwarming is +/- 70m², dus echt afkoelen zal wel loslopen.
21x325WP, 10x410WP, SE10K, Blackbird 8K, vloerverwarming en fancoils, Vent-Axia WTW
Zit er echt met smart op te wachten
21x325WP, 10x410WP, SE10K, Blackbird 8K, vloerverwarming en fancoils, Vent-Axia WTW
DittoTijgerkracht schreef op donderdag 2 oktober 2025 @ 13:23:
@Weheat hoe gaat de uitrol van Weheat Intelligence voor tapwater?
Zit er echt met smart op te wachten
Goed tip om dit met HA te doen.Tijgerkracht schreef op donderdag 2 oktober 2025 @ 13:11:
[...]
Ja, ik gebruik Aan/Uit thermostaat met stooklijn waarbij aan-uit wordt aangestuurd door Home Assistant om de dure uren te blokken
Dus jij hebt geen last van dat de WP spontaan aangaat ? heb nu al verschillende dingen getest en installateur tast ook in het duister.
als ik de text lees van weheat bij aan/uit dan lees ik hier dat de WP kan verwarmen ook al is er geen warmte vraag. Dan is mijn vraag waar komt die gevraagde watertemperatuur dan vandaan en hoe kan ik dit aanpassen komt zeker niet van de stooklijn, en dit lijkt ook mijn probleem te zijn dat de WP gaat verwarmen buiten de ingestelde tijden.
"De warmtepomp wordt aangestuurd door een Aan/Uit-thermostaat. Een Aan/Uit-thermostaat is alleen gewenst bij een zone-systeem met een parallel buffer. De warmtepomp zal het buffer op de stooklijntemperatuur houden terwijl de Aan/Uit-thermostaat de afname richting het huis regelt. Zorg er voor dat de stooklijn goed is ingesteld. Een stooklijn is een relatie tussen de buitentemperatuur en de gewenste watertemperatuur (niet kamertemperatuur!). Afhankelijk van uw huis moet een stooklijn hoger of lager worden ingesteld. Bij twijfel neem contact op met uw installateur."
/f/image/VvgG0PbPECaeSZJIb4A6bYMm.png?f=fotoalbum_large)
Bij de installatie heeft Coolblue een leiding in de vloer doorboord . Dat zou opgelost zijn door een bypass te plaatsen . De leiding is van de HT radiatoren op de begane grond ( die geheel ook vloerverwarming heeft ) als bijstook door de ketel bij zeer koud weer . Toen ik de ketel wilde testen op bijspringen ( thermostaatvraag hoog zetten en thermostaat zelf koel zetten ) ging de ketel inderdaad aan , werd het ook boven warm maar blijven alle radiatoren beneden ijskoud . De vloerpompen op stand drie gezet en geluisterd maar niks te horen in die radiatoren en niks te voelen . Met een warmtecamera vastgesteld dat er geen warm water meer doorheen stroomt. Hoogst waarschijnlijk zijn alle radiatoren ontkoppeld door Coolblue in plaats van een bypass aan te leggen. Van Coolblue kreeg ik intussen een opleverrapport waarin staat dat alles schoon en zonder schade is opgeleverd. Ze maken het wel bont want ik heb alles natuurlijk gemeld . Ik heb me beklaagd over dit alles en nu maar hopen dat ik een reactie krijg . Daar wacht ik al een paar weken op . Tip en moraal van dit verhaal : zorg dat je heel duidelijk de gemaakte afspraken vastlegt voordat je een order plaatst .
Gelukkig heb ik een eenvoudige standaard (plug and play) BB hybride installatie en is ook door CB geïnstalleerd. Zodra het om maatwerk gaat, zijn ze niet thuis!RayDelft schreef op donderdag 2 oktober 2025 @ 13:51:
Nu we wat koude nachten hebben gehad stel ik tevreden vast dat m’n pompje lekker loopt . Maar ook komen er meer problemen van de installatie door Coolblue aan het licht . Gebleken is dat de zonebediening op de eerste etage niet meer werkt . De ketel kan aan de 1e niet apart meer leveren en dus ben ik daar afhankelijk geworden van de LT van de warmtepomp op HT radiatoren . Als ik de ketel dwing dat wordt het daar wel warm .
Bij de installatie heeft Coolblue een leiding in de vloer doorboord . Dat zou opgelost zijn door een bypass te plaatsen . De leiding is van de HT radiatoren op de begane grond ( die geheel ook vloerverwarming heeft ) als bijstook door de ketel bij zeer koud weer . Toen ik de ketel wilde testen op bijspringen ( thermostaatvraag hoog zetten en thermostaat zelf koel zetten ) ging de ketel inderdaad aan , werd het ook boven warm maar blijven alle radiatoren beneden ijskoud . De vloerpompen op stand drie gezet en geluisterd maar niks te horen in die radiatoren en niks te voelen . Met een warmtecamera vastgesteld dat er geen warm water meer doorheen stroomt. Hoogst waarschijnlijk zijn alle radiatoren ontkoppeld door Coolblue in plaats van een bypass aan te leggen. Van Coolblue kreeg ik intussen een opleverrapport waarin staat dat alles schoon en zonder schade is opgeleverd. Ze maken het wel bont want ik heb alles natuurlijk gemeld . Ik heb me beklaagd over dit alles en nu maar hopen dat ik een reactie krijg . Daar wacht ik al een paar weken op . Tip en moraal van dit verhaal : zorg dat je heel duidelijk de gemaakte afspraken vastlegt voordat je een order plaatst .
Er wordt al maanden reclame voor gemaakt door Weheat en als je de website mag geloven is het er al. Maar sinds het bericht dat ze dit gefaseerd zouden gaan inzetten zijn er hier toch bar weinig berichten gekomen van mensen waar dit ook werkelijk bij is gebeurt. Net zoals er al een half jaar staat dat binnenkort energieoverzichten beschikbaar zijn...Tijgerkracht schreef op donderdag 2 oktober 2025 @ 13:23:
@Weheat hoe gaat de uitrol van Weheat Intelligence voor tapwater?
Zit er echt met smart op te wachten
Maar dan moet je thermostaat worden aangestuurd via de HA neem ik aan. Wat voor thermostaat gebruik jij?Tijgerkracht schreef op donderdag 2 oktober 2025 @ 13:11:
[...]
Ja, ik gebruik Aan/Uit thermostaat met stooklijn waarbij aan-uit wordt aangestuurd door Home Assistant om de dure uren te blokken
En waar ook al allemaal hippe plaatjes van op hun website staan... Dit is toch echt basis functionaliteit die er al lang en breed in had moeten zitten.I.p. schreef op donderdag 2 oktober 2025 @ 14:16:
[...]
Net zoals er al een half jaar staat dat binnenkort energieoverzichten beschikbaar zijn...
Geen dynamisch contract maar met mijn OTGW kan ik de doeltemperatuur gewoon op 20 C zetten waardoor er geen vraag is...Marc Both schreef op donderdag 2 oktober 2025 @ 12:35:
Hoe gaan mensen hier om met een dynamisch energiecontract? Ik heb een offerte liggen voor een WeHeat Sparrow als hybride opstelling (geen boiler dus). Ik ga de warmtepomp gebruiken als basisverwarming van mijn vloer, de rest stook ik met een houtkachel. Dus de vloer wordt max 17-18 graden.
Is er hier ervaring met de WeHeat icm dynamisch energiecontract? Ik zou willen dat hij bijv. op de echt dure momenten, gewoon even een uur of 1-2 niet verwarmd. Mijn vloerverwarming is +/- 70m², dus echt afkoelen zal wel loslopen.
Stooklijn is bij mij een berekening obv buitentemperatuur waarna dit als doetemp verstuurd wordt...
Hmm ik heb al pech genoeg gehad. Zo heeft de installateur het geïnstalleerd, deze is failliet. Deze partij helpt nu alleen de warmtepomp verplaatsen omdat het dak aangepast wordt. Het systeem werkt verder top. Dus ik ga niets hier aan laten aanpassen. Installatie is pas een jaar oud.Carboy54 schreef op donderdag 2 oktober 2025 @ 11:53:
[...]
Laat dan gelijk het leidingwerk vernieuwen en dan met zoveel mogelijk buigwerk ipv die flowverziekende knietjes. Wat een rommeltje.
Alleen even kijken hoe ik het systeem leeg kan laten lopen.
Installateur vertelde nu bij aansluiting van het magneetfilter, daarop een tuinslang aansluiten en die openzetten. Dus dat probeer ik dan maar.
MSI MPG X870E CARBON WIFI, Ryzen 9 9900X, 64GB, Gigabyte AORUS M RTX5080, Samsung 990 Pro 4TB, Samsung 970 EVO 2TB, Samsung OLED G9, LG 48CX, LG 65C8, Xbox Series X, PS4 Pro, Galaxy Z Fold7 512GB, Kia EV6 RWD 77,4 kWh Plus, Weheat Blackbird P80
Zet dan de slang op je VV-verdeler, daar zitten ook koppelstukjes voor een tuinslang, en zitten nog lager ook.MrBlueEyes schreef op donderdag 2 oktober 2025 @ 15:02:
[...]
Hmm ik heb al pech genoeg gehad. Zo heeft de installateur het geïnstalleerd, deze is failliet. Deze partij helpt nu alleen de warmtepomp verplaatsen omdat het dak aangepast wordt. Het systeem werkt verder top. Dus ik ga niets hier aan laten aanpassen. Installatie is pas een jaar oud.
Alleen even kijken hoe ik het systeem leeg kan laten lopen.
Installateur vertelde nu bij aansluiting van het magneetfilter, daarop een tuinslang aansluiten en die openzetten. Dus dat probeer ik dan maar.
[*] Error 45: Please replace user
Volg je bankbiljetten
De onderste rij dan?ZeRoC00L schreef op donderdag 2 oktober 2025 @ 15:04:
[...]
Zet dan de slang op je VV-verdeler, daar zitten ook koppelstukjes voor een tuinslang, en zitten nog lager ook.
MSI MPG X870E CARBON WIFI, Ryzen 9 9900X, 64GB, Gigabyte AORUS M RTX5080, Samsung 990 Pro 4TB, Samsung 970 EVO 2TB, Samsung OLED G9, LG 48CX, LG 65C8, Xbox Series X, PS4 Pro, Galaxy Z Fold7 512GB, Kia EV6 RWD 77,4 kWh Plus, Weheat Blackbird P80
Beide kan toch ?
Dan zit er zeker geen water meer hoger in het circuit.
[*] Error 45: Please replace user
Volg je bankbiljetten
Een Shelly 1 gen 3 is mijn thermostaat.Mg4gebruiker schreef op donderdag 2 oktober 2025 @ 14:37:
[...]
Maar dan moet je thermostaat worden aangestuurd via de HA neem ik aan. Wat voor thermostaat gebruik jij?
Sensoren in diverse kamers meten de binnentemperatuur en via een tijdschema in Home Assistant wordt bepaald wanneer de Blackbird aan mag.
We hebben wel overal vloerverwarming, zorgen voor lange runs van de warmtepomp. De vloer buffert de warmte wel een paar uur, dus zo overbruggen we de dure uren. Tenzij het straks -10 is dan mag tie mogelijk 24 uur per draaien
21x325WP, 10x410WP, SE10K, Blackbird 8K, vloerverwarming en fancoils, Vent-Axia WTW
Aan uit en buffervat heb je alleen nodig als je veel schakelt. Hier draaien we runs van minimaal 3 uur op lage temperatuurrob2011 schreef op donderdag 2 oktober 2025 @ 13:34:
[...]
Goed tip om dit met HA te doen.
Dus jij hebt geen last van dat de WP spontaan aangaat ? heb nu al verschillende dingen getest en installateur tast ook in het duister.
als ik de text lees van weheat bij aan/uit dan lees ik hier dat de WP kan verwarmen ook al is er geen warmte vraag. Dan is mijn vraag waar komt die gevraagde watertemperatuur dan vandaan en hoe kan ik dit aanpassen komt zeker niet van de stooklijn, en dit lijkt ook mijn probleem te zijn dat de WP gaat verwarmen buiten de ingestelde tijden.
"De warmtepomp wordt aangestuurd door een Aan/Uit-thermostaat. Een Aan/Uit-thermostaat is alleen gewenst bij een zone-systeem met een parallel buffer. De warmtepomp zal het buffer op de stooklijntemperatuur houden terwijl de Aan/Uit-thermostaat de afname richting het huis regelt. Zorg er voor dat de stooklijn goed is ingesteld. Een stooklijn is een relatie tussen de buitentemperatuur en de gewenste watertemperatuur (niet kamertemperatuur!). Afhankelijk van uw huis moet een stooklijn hoger of lager worden ingesteld. Bij twijfel neem contact op met uw installateur."
[Afbeelding]
21x325WP, 10x410WP, SE10K, Blackbird 8K, vloerverwarming en fancoils, Vent-Axia WTW
Zo te horen begrijpen ze het nog steeds niet bij Geluidslabel, want in de volgende podcast van vandaag zitten ze weer vrolijk de verkeerde informatie over verplichtingen van warmtepompinstallateurs bij renovatie te verkondigen: YouTube: Voorkom GELUIDSKLACHTEN bij een (hybride) warmtepomp of airco. Tenminste, ze zeggen niet dat de wet kwaliteitsborg nu alleen bij nieuwsbouw geldt. Moraal van het verhaal: maak goede contractuele afspraken met je installateur dat de installatie aan de wetgeving en in het bijzonder de omgevingswet moet voldoen. Ben benieuwd hoe de case bij @JessicavdH nu verloopt.JessicavdH schreef op vrijdag 5 september 2025 @ 14:18:
[...]
Een warmtepomp is een bouwwerk, vergelijkbaar met bv een dakkapel. Dat is dus een verbouwing, ook al ervaar je dat misschien niet zo. De installateur hoeft vanuit de wet Kwaliteitsborging voor het bouwen op dit moment alleen bij nieuwbouw een geluidsberekening op te leveren omdat de wet gefaseerd wordt ingevoerd. Het zou kunnen dat ze die verplichting ook vanuit een andere, eerdere wet hebben, maar dat weet ik dan niet. Ik heb contact gehad met Geluidslabel dat zij verkeerde informatie geven, dat beaamden ze en zij gaan hun stuk aanpassen.
Bij ons zei de omgevingscheck dat we het bij de gemeente moesten checken. Iemand schreef eerder dat een wp vanuit BBL artikel 229 lid r vergunningsplichtig is en ik vermoed dat dat klopt (maar het BBL is bijna onleesbaar).
[ Voor 9% gewijzigd door AirX op 02-10-2025 22:16 ]
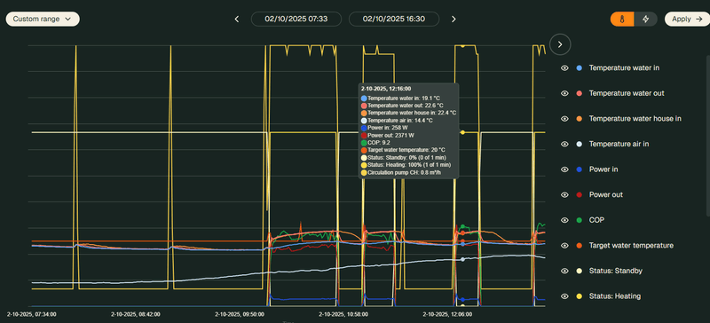
Onder geavanceerde data:ZeRoC00L schreef op donderdag 2 oktober 2025 @ 07:54:
[...]
Waar zie je dat ?
Ik heb volgens mij alle pagina's settings van de app en online portal bekeken, maar nergens een optie gezien voor elektrisch verwarmingselement. (binnenunit voorgemonteerd, dus met BUH).
/f/image/q7IsUnQjUnMHQEu2c4h9CDwb.png?f=fotoalbum_large)
Bedankt, ik zie heel die optie niet…Freezerator schreef op donderdag 2 oktober 2025 @ 21:55:
[...]
Onder geavanceerde data:
[Afbeelding]
:strip_exif()/f/image/HMZ685nWn56aXkSDGQ8xvNNH.jpg?f=fotoalbum_large)
[*] Error 45: Please replace user
Volg je bankbiljetten
Wise enough to play the fool
Bij mij is hetzelfde storende zoemende geluid als bij jou. Ik heb eindelijk de installateur hier kunnen krijgen, maar die geeft aan dat het normaal is. We wonen in een rustige buurt, daardoor hoor je dat geluid nog op 10 meter afstand en zelfs binnen met het raam dicht. @weheat dit is niet het beloofde koelkast geluid. Ik ga er een kap omheen zetten. Wel 4000 euro, maar de enige oplossing om hem niet meteen bij het grofvuil te zetten.janzuilhof schreef op maandag 21 oktober 2024 @ 20:43:
Vraag aan iedereen die een Weheat warmtepomp heeft of ze installeert:
Hoe zou je het geluid van de buitenunit omschrijven? Hoor je alleen de ventilator, of daarnaast nog een ander geluid?
Bij mij is vandaag de gehele buitenunit van mijn Sparrow vervangen omdat er een hoog geluid uit kwam dat volgens mij niet klopte. De installateur (CB) was het hiermee eens, en we hebben samen geconstateerd dat het geluid niet uit de ventilator kwam. Maar de nieuwe buitenunit maakt dit geluid ook. Het zou kunnen dat het wat minder hard is, maar het is zeker aanwezig.
Ik ben dus wel benieuwd of dit geluid bij de Sparrow normaal is (hoop het niet), het op één of andere manier aan de installatie ligt (maar het komt echt uit de buitenunit zelf), of er toch gewoon iets niet snor is.
(hier is het geluid redelijk duidelijk te horen, in ieder geval door een koptelefoon en met oren die nog hoge tonen registreren [Video])
Tnx, ga ik maandag controleren, dan zijn ze er toch voor wat laatste restpuntjesteacher schreef op donderdag 2 oktober 2025 @ 23:33:
Dan heeft je installateur dat niet aangevinkt bij de inbedrijfstelling.
[*] Error 45: Please replace user
Volg je bankbiljetten
Is die kap van goud?Jvandeven schreef op vrijdag 3 oktober 2025 @ 09:00:
[...]
Bij mij is hetzelfde storende zoemende geluid als bij jou. Ik heb eindelijk de installateur hier kunnen krijgen, maar die geeft aan dat het normaal is. We wonen in een rustige buurt, daardoor hoor je dat geluid nog op 10 meter afstand en zelfs binnen met het raam dicht. @weheat dit is niet het beloofde koelkast geluid. Ik ga er een kap omheen zetten. Wel 4000 euro, maar de enige oplossing om hem niet meteen bij het grofvuil te zetten.
Ik ben aan het kijken naar een all electic Sparrow 6kw. Ik heb een vraag hierover waarop ik het antwoord niet kan terugvinden.
Afgelopen jaar heb ik op de koudste dag op de piek 1,3m3 gas verbruikt in een uur (in totaal 10m3 voor de hele dag). We hebben overal vloerverwarming.
Als ik het goed heb begrepen zou dit Sparrow dit niet aankunnen met zijn 6kw.
Is de software slim genoeg om dit te compenseren door eerder te verwarmen, of moet ik kijken naar extra verwarming?
[ Voor 3% gewijzigd door sander_arts op 03-10-2025 10:00 ]
Zo bereken je dat niet. Met je warmtepomp ga je op een koude dag 24/7 verwarmen, niet opeens in 1 uur omhoog willen knallen.sander_arts schreef op vrijdag 3 oktober 2025 @ 09:59:
Hallo,
Ik ben aan het kijken naar een all electic Sparrow 6kw. Ik heb een vraag hierover waarop ik het antwoord niet kan terugvinden.
Afgelopen jaar heb ik op de koudste dag op de piek 1,3m3 gas verbruikt in een uur (in totaal 10m3 voor de hele dag). We hebben overal vloerverwarming.
Als ik het goed heb begrepen zou dit Sparrow dit niet aankunnen met zijn 6kw.
Is de software slim genoeg om dit te compenseren door eerder te verwarmen, of moet ik kijken naar extra verwarming?
Jouw warmtevraag was die dag zo’n 90 kWh. Stel je reserveert 4 uur voor defrosts en SWW, dan is je warmtevraag 4,5 kW continu (90 kWh delen door 20 uur). Dat moet die Sparrow makkelijk kunnen leveren.
WP: Mitsubishi Electric SUZ-SWM80VA2 + ERSD-VM2D. PV 3330 Wp. Huis 1931, gasloos sinds jan '24.
/f/image/yoIJFzvzI2s4F4QSeQiNCUUs.png?f=fotoalbum_large)
We zien links een mooie legionella run, daarna SWW opwarmen en 's nachts van 5 tot 8 een verwarmings run.
Minimale % lijkt dus 16% te zijn voor de P60, waar eigenlijk 21 graden water goed zou zijn voor mijn systeem wil de warmtepomp minimaal 23-24 graden aanmaken.
Enige manier om dit anders te krijgen is toch een OpenTherm thermostaat lijkt me; Honeywell round of T6?
Vraag 2; het SWW vat heb ik op 40 graden staan, voor mij perfect om zelfs mijn bad te vullen en daarna nog te kunnen douchen. Nu is alleen het probleem dat het vat bijna 2 graden per dag afkoelt(is dat normaal?), dan schiet alleen de warmtepomp al weer aan om dit bij te warmen naar 40 graden. Als ik hem op 45 graden zet dan lijkt het mij dat hij ook weer bij 43 gaat bijverwarmen naar 45?
[ Voor 16% gewijzigd door Terrie op 03-10-2025 10:25 ]
Polestar 2 | SMSR | 19" | Pilot | Magnesium
Is dit een bekend probleem of een incidenteel geval?
:strip_exif()/f/image/bEznip5LoF4BFkSL6WgyZEIK.jpg?f=fotoalbum_large)
Let op: luchtgeluid (het geluid dat je buiten op enige afstand hoort) is niet hetzelfde als constructiegeluid (trillingen komende van het apparaat die de bouwconstructie ingaan en dan binnen door de wanden/plafond als geluid afgestraald worden). Zo'n dure kap helpt alleen tegen luchtgeluid en doet helemaal NIETS tegen constructiegeluid. Tegen dat laatste helpt meestal het verhogen van de massa/stijfheid onder de veerpootjes.Jvandeven schreef op vrijdag 3 oktober 2025 @ 09:00:
[...]Bij mij is hetzelfde storende zoemende geluid als bij jou. Ik heb eindelijk de installateur hier kunnen krijgen, maar die geeft aan dat het normaal is. We wonen in een rustige buurt, daardoor hoor je dat geluid nog op 10 meter afstand en zelfs binnen met het raam dicht. @weheat dit is niet het beloofde koelkast geluid. Ik ga er een kap omheen zetten. Wel 4000 euro, maar de enige oplossing om hem niet meteen bij het grofvuil te zetten.
[ Voor 5% gewijzigd door kerkers op 03-10-2025 10:40 ]
Is dat geen plastic beschermfolie wat er nog op is blijven zitten? Mist ook nog de vierde moer op de kap.void1 schreef op vrijdag 3 oktober 2025 @ 10:31:
Tijdens een korte inspectie van mijn Blackbird warmtepomp (ongeveer 4 maanden oud) heb ik vastgesteld dat de plastic bovenkap al begint te bladderen. Het lijkt erop dat het materiaal snel achteruitgaat onder invloed van direct zonlicht, wat doet vermoeden dat het niet UV-bestendig is.
Is dit een bekend probleem of een incidenteel geval?
[Afbeelding]
[ Voor 5% gewijzigd door Carboy54 op 03-10-2025 10:40 ]
WH-MDC09J3E5 + ITHO AMBER 9.5. 26x245 WP Panelen. WP boiler 200L EV I3. Duurzaamheid coach NL gemeenten.
Nee, het lijkt er niet op; het is een dunne vel die broos is en afbladdert.Carboy54 schreef op vrijdag 3 oktober 2025 @ 10:38:
[...]
Is dat geen plastic beschermfolie wat er nog op is blijven zitten? Mist ook nog de vierde moer op de kap.
De moer is inderdaad weggeblazen, maar ik heb ze vervangen nadat ik de foto heb genomen.
Niet te zien op de foto: de zwarte polyestereen behuizing van de externe leidingen; het mechanisme om dit op zijn plaats te houden is absurd zwak en niet geschikt voor de wind die we hier hebben. Ik heb uiteindelijk kabelbinders gebruikt om het op zijn plek te houden.
Ik zou contact opnemen met de installateur. Moer weg, omhuizing bladdert, behuizing met tiwraps moeten repareren pff. Bij een installatie van meer dan 10K (mijn aanname) mag je meer verwachten.void1 schreef op vrijdag 3 oktober 2025 @ 12:28:
[...]
Nee, het lijkt er niet op; het is een dunne vel die broos is en afbladdert.
De moer is inderdaad weggeblazen, maar ik heb ze vervangen nadat ik de foto heb genomen.
Niet te zien op de foto: de zwarte polyestereen behuizing van de externe leidingen; het mechanisme om dit op zijn plaats te houden is absurd zwak en niet geschikt voor de wind die we hier hebben. Ik heb uiteindelijk kabelbinders gebruikt om het op zijn plek te houden.
Dat heb ik al gedaan, bij Atlas Power, twee weken geleden. Ze hebben zeker geen haast met reageren, behalve een antwoord dat ze het probleem hebben doorgestuurd naar de verantwoordelijke afdeling (niet gespecificeerd wie).GoEV6 schreef op vrijdag 3 oktober 2025 @ 12:33:
[...]
Ik zou contact opnemen met de installateur. Moer weg, omhuizing bladdert, behuizing met tiwraps moeten repareren pff. Bij een installatie van meer dan 10K (mijn aanname) mag je meer verwachten.
Ik denk dat de afdekfolies er nog op zat en dat deze broos en kort is geworden. Dan wordt het ellendig met de lijmlaag.void1 schreef op vrijdag 3 oktober 2025 @ 12:28:
[...]
Nee, het lijkt er niet op; het is een dunne vel die broos is en afbladdert.
De moer is inderdaad weggeblazen, maar ik heb ze vervangen nadat ik de foto heb genomen.
Niet te zien op de foto: de zwarte polyestereen behuizing van de externe leidingen; het mechanisme om dit op zijn plaats te houden is absurd zwak en niet geschikt voor de wind die we hier hebben. Ik heb uiteindelijk kabelbinders gebruikt om het op zijn plek te houden.
Isolatie schillen zijn inderdaad lastig goed te krijgen. (Laat je installateur) Kijk(en) naar of de koppelingen op de appendages zelf wel passen in de behuizing, wij gebruiken nog wel eens spul wat net 2mm dikker is en zo de schillen opendrukt mits niet bijgesneden.
Ik begrijp je chagrijn, je wil de leefomgeving goed houden voor jezelf en je buren.Jvandeven schreef op vrijdag 3 oktober 2025 @ 09:00:
[...]
Bij mij is hetzelfde storende zoemende geluid als bij jou. Ik heb eindelijk de installateur hier kunnen krijgen, maar die geeft aan dat het normaal is. We wonen in een rustige buurt, daardoor hoor je dat geluid nog op 10 meter afstand en zelfs binnen met het raam dicht. @weheat dit is niet het beloofde koelkast geluid. Ik ga er een kap omheen zetten. Wel 4000 euro, maar de enige oplossing om hem niet meteen bij het grofvuil te zetten.
Maar ik ben benieuwd naar je probleem.
Kun je een overzichtsfoto delen van de straat waar die staat en misschien een link naar een audio fragment of filmpje?
Vannacht en morgen prima moment met die lage kWh prijzen.Herbiek616 schreef op vrijdag 3 oktober 2025 @ 16:53:
Net email (=nieuwsbrief?) van Weheat ontvangen. Daarin de onderstaande passage: [Afbeelding]
Zou dat de reden zijn waarom er op 1 okt ruim 3300 watt werd verbruikt en er ruim 11kW aan warmte werd geproduceerd? Gelukkig deden mijn zonnepanelen het prima, dus geen vermogen van net opgenomen :-)
[Afbeelding]
21x325WP, 10x410WP, SE10K, Blackbird 8K, vloerverwarming en fancoils, Vent-Axia WTW
Even gekeken maar dat is wel een apparaat waar je een stuk intelligentie achter moet zetten. Wel interessant om te houden want zoals zo vaak ga ik uiteindelijk zelf knutselen.Tijgerkracht schreef op donderdag 2 oktober 2025 @ 17:03:
[...]
Een Shelly 1 gen 3 is mijn thermostaat.
Sensoren in diverse kamers meten de binnentemperatuur en via een tijdschema in Home Assistant wordt bepaald wanneer de Blackbird aan mag.
We hebben wel overal vloerverwarming, zorgen voor lange runs van de warmtepomp. De vloer buffert de warmte wel een paar uur, dus zo overbruggen we de dure uren. Tenzij het straks -10 is dan mag tie mogelijk 24 uur per draaien
Maar nu eerst kijken hoe de huidige installatie het beste kan laten werken.
Gelukkig heb ik met de Flint hier geen last van.Jvandeven schreef op vrijdag 3 oktober 2025 @ 09:00:
[...]
Bij mij is hetzelfde storende zoemende geluid als bij jou. Ik heb eindelijk de installateur hier kunnen krijgen, maar die geeft aan dat het normaal is. We wonen in een rustige buurt, daardoor hoor je dat geluid nog op 10 meter afstand en zelfs binnen met het raam dicht. @weheat dit is niet het beloofde koelkast geluid. Ik ga er een kap omheen zetten. Wel 4000 euro, maar de enige oplossing om hem niet meteen bij het grofvuil te zetten.
Dit zie ik ook. Op dit moment probeer ik het handmatig af te vangen. Als de panelen voldoende leveren gooi ik hem op 50 of 55 graden. Daarna terug naar 40. Natuurlijk moet dat slimmer maar wellicht dat die intelligence software veel afvangt. Anders gaan we zelf knutselen.Terrie schreef op vrijdag 3 oktober 2025 @ 10:20:
Vraag 2; het SWW vat heb ik op 40 graden staan, voor mij perfect om zelfs mijn bad te vullen en daarna nog te kunnen douchen. Nu is alleen het probleem dat het vat bijna 2 graden per dag afkoelt(is dat normaal?), dan schiet alleen de warmtepomp al weer aan om dit bij te warmen naar 40 graden. Als ik hem op 45 graden zet dan lijkt het mij dat hij ook weer bij 43 gaat bijverwarmen naar 45?
Heel creatief gedacht: Wat zou er gebeuren als je de temperatuursondes zou kunnen onderbreken met een relais, zou de BB dan gewoon geen sww cyclus draaien of op storing gaan? Helemaal mooi is dan als je de temperatuur wel via HA kan uitlezen nog. Dan kun je alsnog zelf je window automatiseren. Iemand al eens die sondes losgehaald toevallig?Mg4gebruiker schreef op vrijdag 3 oktober 2025 @ 19:51:
[...]
Dit zie ik ook. Op dit moment probeer ik het handmatig af te vangen. Als de panelen voldoende leveren gooi ik hem op 50 of 55 graden. Daarna terug naar 40. Natuurlijk moet dat slimmer maar wellicht dat die intelligence software veel afvangt. Anders gaan we zelf knutselen.
[ Voor 3% gewijzigd door I.p. op 03-10-2025 21:45 ]
Op de website van WeHeat kan ik niet zo maar vinden hoe de warmtepomp wordt aangesloten. Bij Quatt moeten er leidingen getrokken worden naar de cv ketel, want je moet eerst starten met hybride. Met 450m3 gasverbruik per jaar voor cv en sww wil ik niet starten met hybride en ook geen extra leidingen door alle afgewerkte (bad)kamers hebben. Ze stelden voor om de warmtepomp hoog aan de voorgevel te hangen om de leidingen zo kort mogelijk te maken, maar daarvoor geeft de gemeente geen toestemming ( de buren hebben het wel geprobeerd) en bovendien wil ik dat niet. Gewoon op de grond graag.
Bij DeWarmte sluiten ze de warmtepomp aan op de dichtstbijzijnde cv leiding van minimaal 22mm. Dat zou bij mij perfect zijn, want dat is direct achter de muur waar de warmtepomp zou komen te staan. Alleen ben ik bang dat deze warmtepomp een te groot vermogen heeft voor mijn verbruik.
De Flint lijkt me beter passen met 4kW, maar hoe moet deze worden aangesloten?
Het is best interessant en leerzaam om de ervaringen hier te lezen, maar als voor de warmtepomp van WeHeat ook leidingen naar zolder getrokken moeten worden, houdt het voor mij op.
Bestudeer deze tekening maar eens goed. Is van ons andere merk maar dat maakt in principe niets uit. Ook toepasbaar bij de Weheat warmtepompen.rokil schreef op zaterdag 4 oktober 2025 @ 09:14:
Volgend jaar ben ik van plan een warmtepomp te laten plaatsen en ik ben begonnen dit topic te volgen. Inmiddels al bij pagina 50.
Op de website van WeHeat kan ik niet zo maar vinden hoe de warmtepomp wordt aangesloten. Bij Quatt moeten er leidingen getrokken worden naar de cv ketel, want je moet eerst starten met hybride. Met 450m3 gasverbruik per jaar voor cv en sww wil ik niet starten met hybride en ook geen extra leidingen door alle afgewerkte (bad)kamers hebben. Ze stelden voor om de warmtepomp hoog aan de voorgevel te hangen om de leidingen zo kort mogelijk te maken, maar daarvoor geeft de gemeente geen toestemming ( de buren hebben het wel geprobeerd) en bovendien wil ik dat niet. Gewoon op de grond graag.
Bij DeWarmte sluiten ze de warmtepomp aan op de dichtstbijzijnde cv leiding van minimaal 22mm. Dat zou bij mij perfect zijn, want dat is direct achter de muur waar de warmtepomp zou komen te staan. Alleen ben ik bang dat deze warmtepomp een te groot vermogen heeft voor mijn verbruik.
De Flint lijkt me beter passen met 4kW, maar hoe moet deze worden aangesloten?
Het is best interessant en leerzaam om de ervaringen hier te lezen, maar als voor de warmtepomp van WeHeat ook leidingen naar zolder getrokken moeten worden, houdt het voor mij op.
:strip_exif()/f/image/ghKWosBJH3fvpKS3qYxTsbVS.jpg?f=fotoalbum_large)
WH-MDC09J3E5 + ITHO AMBER 9.5. 26x245 WP Panelen. WP boiler 200L EV I3. Duurzaamheid coach NL gemeenten.
Ik wil dus niet de tussenoplossing met de cv ketel, maar meteen all electric.
Mijn hoofdleiding is 22mm staal en de radiatoren en convectoren zijn allemaal aangesloten met 16mm kunststof buis. Op de begane grond van 40m2 ligt een 2 groeps vloerverwarming (nu nog met pomp-verdeler) en staan 2 radiatoren met ventilatoren. Deze staan altijfd open.
Op de bovenverdieping hebben de slaapkamers jaga convectoren met ventilatoren en deze gaan alleen open als de kinderen op de kamer spelen/huiswerk maken.
De ketel staat al jaren ingesteld op max. 35 graden en minimaal vermogen, maar loopt langzaam door tot 40 graden en slaat dan af.
Als de installateur eens per jaar langs komt voor onderhoud, staat daarna alles weer op fabrieksinstellingen en 80 graden aanvoer. Dat is het beste zegt hij dan.
Voorheen was het gasverbruik 900m2 per jaar, na eigen aanpassingen en extra isolatie dus 450m2.
Als ik dan jouw schema bekijk, zou het dus een 'goede oplossing' kunnen zijn om de warmtepomp na 3 meter in te koppelen op de cv leiding die dan splitst naar de rest van de woning en na 2 meter in de vloerverwarming. Of gaat dat alleen op in de situatie met cv?
Heb er verder niet al te veel verstand van, alleen wat ik lees op tweakers
Wel of geen cv ketel het principe blijft hetzelfde. Jouw 80 graden cv monteur zou ik geen warmtepomp laten plaatsen. 🤗 Als jouw 2 strings vvw dient als bijverwarming kan de pomp eventueel blijven zitten.rokil schreef op zaterdag 4 oktober 2025 @ 10:40:
Okee, bedankt.
Ik wil dus niet de tussenoplossing met de cv ketel, maar meteen all electric.
Mijn hoofdleiding is 22mm staal en de radiatoren en convectoren zijn allemaal aangesloten met 16mm kunststof buis. Op de begane grond van 40m2 ligt een 2 groeps vloerverwarming (nu nog met pomp-verdeler) en staan 2 radiatoren met ventilatoren. Deze staan altijfd open.
Op de bovenverdieping hebben de slaapkamers jaga convectoren met ventilatoren en deze gaan alleen open als de kinderen op de kamer spelen/huiswerk maken.
De ketel staat al jaren ingesteld op max. 35 graden en minimaal vermogen, maar loopt langzaam door tot 40 graden en slaat dan af.
Als de installateur eens per jaar langs komt voor onderhoud, staat daarna alles weer op fabrieksinstellingen en 80 graden aanvoer. Dat is het beste zegt hij dan.
Voorheen was het gasverbruik 900m2 per jaar, na eigen aanpassingen en extra isolatie dus 450m2.
Als ik dan jouw schema bekijk, zou het dus een 'goede oplossing' kunnen zijn om de warmtepomp na 3 meter in te koppelen op de cv leiding die dan splitst naar de rest van de woning en na 2 meter in de vloerverwarming. Of gaat dat alleen op in de situatie met cv?
Heb er verder niet al te veel verstand van, alleen wat ik lees op tweakers
WH-MDC09J3E5 + ITHO AMBER 9.5. 26x245 WP Panelen. WP boiler 200L EV I3. Duurzaamheid coach NL gemeenten.
In mijn optiek moet een FE wp installatie gebruikersvriendelijk en monkeyproof zijn. Mijn vrouw moet de bediening ook snappen.
Wat ook een ding is, is dat extra schakelingen die door o.a. HA, Shelly aangestuurd wordt, risico's met zich meebrengt.
Je creëert namelijk een single point of failure en wordt het onnodig ingewikkeld. Als iets in de keten uitvalt, werkt mogelijk je wp installatie niet meer. Dus ik wacht op verdere updates van @Weheat af.
Je gasketel is ook een single point of failure hè.... En WeHeat kan zonder tweaken ook prima draaien, mits goede installatie en inregeling (zoals bij elke warmtepomp). Je moet niet vergeten dat hier tweakers zitten, die het beste uit hun systeem willen persen.RNacoustics schreef op zaterdag 4 oktober 2025 @ 10:58:
Ik lees hier heel vaak dat met name aan de Weheat SWW installatie nogal getweakt en geknutseld wordt, omdat het niet naar tevredenheid functioneert. Daarom voor mij nog geen overstap naar Weheat FE oplossing.
In mijn optiek moet een FE wp installatie gebruikersvriendelijk en monkeyproof zijn. Mijn vrouw moet de bediening ook snappen.
Wat ook een ding is, is dat extra schakelingen die door o.a. HA, Shelly aangestuurd wordt, risico's met zich meebrengt.
Je creëert namelijk een single point of failure en wordt het onnodig ingewikkeld. Als iets in de keten uitvalt, werkt mogelijk je wp installatie niet meer. Dus ik wacht op verdere updates van @Weheat af.
Jaren '30 woning | Label B | EV: Corsa-E (2020) & ID.3 (2020) | ZP: 16x 300Wp SolarEdge | Eind oktober 2025: Blackbird P80 + 6090Wp extra ZP oost-west
YouTube: Waarom een 180L buffervat hier juist problemen veroorzaakt
WH-MDC09J3E5 + ITHO AMBER 9.5. 26x245 WP Panelen. WP boiler 200L EV I3. Duurzaamheid coach NL gemeenten.
Ik kies voor de "set and forget" optie, het enige wat ik nu tweak is de stooklijn.
Wise enough to play the fool
Ik heb niks aan de SWV regeling aangepast en nooit koud water gehad. Wellicht dat met Weheat intelligence efficiënter werkt qua stroomprijs, maar het werkt nu ook al anderhalf jaar prima hier.RNacoustics schreef op zaterdag 4 oktober 2025 @ 10:58:
Ik lees hier heel vaak dat met name aan de Weheat SWW installatie nogal getweakt en geknutseld wordt, omdat het niet naar tevredenheid functioneert. Daarom voor mij nog geen overstap naar Weheat FE oplossing.
In mijn optiek moet een FE wp installatie gebruikersvriendelijk en monkeyproof zijn. Mijn vrouw moet de bediening ook snappen.
Wat ook een ding is, is dat extra schakelingen die door o.a. HA, Shelly aangestuurd wordt, risico's met zich meebrengt.
Je creëert namelijk een single point of failure en wordt het onnodig ingewikkeld. Als iets in de keten uitvalt, werkt mogelijk je wp installatie niet meer. Dus ik wacht op verdere updates van @Weheat af.
Dat soort gasten krijgen echt snel ruzie* met me..... "het beste" wil zeggen : 'Jje gaat me niet hoeven bellen dat het niet warm wordt in huis' Ze geven alleen niet thuis al je klaagt dat je gasrekening zo hoog is...rokil schreef op zaterdag 4 oktober 2025 @ 10:40:
Als de installateur eens per jaar langs komt voor onderhoud, staat daarna alles weer op fabrieksinstellingen en 80 graden aanvoer. Dat is het beste zegt hij dan.
het is een 'foolproof' instelling, je vraagt je alleen af wie hier de 'fool' is..
* Eenmalig, na de tweede keer kom je er niet meer in...
Mijn Homey ging een week geleden ter ziele. Die stuurde met een OTGW mijn BB aan. Bij uitval schakelde hij gewoon terug naar OT/Thermostaat... Geen seconde in de kou gezeten. Had het langer geduurt of had het hartje winter geweest had ik overgeschakeld naar de Stooklijn.RNacoustics schreef op zaterdag 4 oktober 2025 @ 10:58:
Ik lees hier heel vaak dat met name aan de Weheat SWW installatie nogal getweakt en geknutseld wordt, omdat het niet naar tevredenheid functioneert. Daarom voor mij nog geen overstap naar Weheat FE oplossing.
In mijn optiek moet een FE wp installatie gebruikersvriendelijk en monkeyproof zijn. Mijn vrouw moet de bediening ook snappen.
Wat ook een ding is, is dat extra schakelingen die door o.a. HA, Shelly aangestuurd wordt, risico's met zich meebrengt.
Je creëert namelijk een single point of failure en wordt het onnodig ingewikkeld. Als iets in de keten uitvalt, werkt mogelijk je wp installatie niet meer. Dus ik wacht op verdere updates van @Weheat af.
Idem voor mijn SWW oplossing die ik hier niet mag noemen, is gewoon manueel aan te sturen bij uitval.
Mijn OTGW-Homey oplossing is ook set-and-forget, mijn Homey tweakt mijn stooklijnteacher schreef op zaterdag 4 oktober 2025 @ 11:22:
Dat er op tweakers "getweakt" wordt mag geen verassing zijn.
Ik kies voor de "set and forget" optie, het enige wat ik nu tweak is de stooklijn.
Dat een legionellarun exact 7 dagen na installatie start en ik zelf niet kan kiezen wanneer dit moet gebeuren, is daar een voorbeeld van.
Hopelijk lost Weheat intelligence dit allemaal op en hoef ik zelf niet eens schema's in te stellen. Dus ik las vol verwachting de e-mail update die ik gister ontving, maar daar staat eigenlijk 0.0 interessants in. Ik wacht dus geduldig af... Tot die tijd durf ik een dynamisch energietarief niet aan
Ik doel meer, dat je extra afhankelijkheden in je keten creëer.Pr088 schreef op zaterdag 4 oktober 2025 @ 11:13:
[...]
Je gasketel is ook een single point of failure hè.... En WeHeat kan zonder tweaken ook prima draaien, mits goede installatie en inregeling (zoals bij elke warmtepomp). Je moet niet vergeten dat hier tweakers zitten, die het beste uit hun systeem willen persen.
CV ketel gaat t.z.t. de deur uit. Maar nu nog niet.
Edit: als mijn cv ketel uitvalt, blijf de wp gewoon werken.
[ Voor 5% gewijzigd door RNacoustics op 04-10-2025 11:50 ]
Me toMitashi schreef op zaterdag 4 oktober 2025 @ 11:37:
Ik ben 't wel gedeeltelijk met bovenstaande eens. Nu een week een blackbird op het dak en het werkt prima, maar het is nog wel heel erg "dom". Direct na het douchen gaat ie het warm water aanvullen, terwijl dat totaal nog niet nodig is. Ik kan zelf ook niks automatiseren qua schema's of iets dergelijks. Zin heb ik niet om het zelf allemaal handmatig in te stellen. Via Home Assistant kan het ook niet.
Dat een legionellarun exact 7 dagen na installatie start en ik zelf niet kan kiezen wanneer dit moet gebeuren, is daar een voorbeeld van.
Hopelijk lost Weheat intelligence dit allemaal op en hoef ik zelf niet eens schema's in te stellen. Dus ik las vol verwachting de e-mail update die ik gister ontving, maar daar staat eigenlijk 0.0 interessants in. Ik wacht dus geduldig af... Tot die tijd durf ik een dynamisch energietarief niet aan
Je bent als huiseigenaar wel verplicht om bijvoorbeeld je levensgevaarlijke cv ketel te laten onderhouden door de verzekering.
Vandaar dat ik liever hier op tweakers informatie op haal, zodat ik zelf kan instellen wat ik wil/beter is voor de kosten als de onderhoudspersoon weer weg is. Waar kun je nog een betrouwbare installateur vinden.....
Zelfs al doe je dat niet. net ff gekeken : 105kWh in 38 dagen dus , zelfs van het net is dat maar zo'n 280 euro.Guido7619 schreef op zaterdag 4 oktober 2025 @ 11:50:
Ik heb dan ook bewust voor een normale electrische boiler gekozen ipv de weheat het SWW te laten verzorgen. Als je hier en beetje slim mee omgaat kun je dit grotendeels van het jaar volledig op PV laten verwarmen.
van het gas af levert me per jaar al meer op :
Gas per m3 230x 1,20 = 276
Leverkosten 98,=
Netbeheer : 239,=
Naast de niet geweldige SWW regeling staan ook de kosten voor ombouw naar FE me nogal tegen. Heb de offerte van rond de 5K nog ergens liggen...
Dat is geen gek idee. Maar ik zou niet weten hoe dat moet. En je moet het alleen doen als je de sww cyclus volledig kunt controleren. De legionella zit achter slot en grendel. Enige optie is uitzetten?I.p. schreef op vrijdag 3 oktober 2025 @ 21:40:
[...]
Heel creatief gedacht: Wat zou er gebeuren als je de temperatuursondes zou kunnen onderbreken met een relais, zou de BB dan gewoon geen sww cyclus draaien of op storing gaan? Helemaal mooi is dan als je de temperatuur wel via HA kan uitlezen nog. Dan kun je alsnog zelf je window automatiseren. Iemand al eens die sondes losgehaald toevallig?
Ik hoop dat Weheat snel met die intelligence mode komt. Dat zou ook de timing van sww moeten beinvloeden.
Overigens, ik ben binnen een maand weer van dynamisch afgestapt (heb alleen elektra nodig). Het is niet te doen zonder batterij om de belachelijk dure kWh te vermijden. Heb nu een jaar vast tegen 19.3 cent. Voorlopig prima zo.
Als je dat zo neerzet ziet het er een stuk voordeliger uit dan de FE oplossing van Weheat.Jpiek schreef op zaterdag 4 oktober 2025 @ 12:40:
[...]
Zelfs al doe je dat niet. net ff gekeken : 105kWh in 38 dagen dus , zelfs van het net is dat maar zo'n 280 euro.
van het gas af levert me per jaar al meer op :
Gas per m3 230x 1,20 = 276
Leverkosten 98,=
Netbeheer : 239,=
Naast de niet geweldige SWW regeling staan ook de kosten voor ombouw naar FE me nogal tegen. Heb de offerte van rond de 5K nog ergens liggen...
Ga dit dan toch maar eens overwegen en de
BB puur voor verwarming gebruiken. Zal dan wel mijn binnenunit moeten aanpassen naar de optie met back-up heater.
Het valt me op dat de grotere partijen (landelijk) simpel iets in elkaar klikken en niet afgestemd op de wensen. Ik wil dus een warmtepomp en dan krijg ik eerst 10 paginas met wat ik allemaal kan besparen. Iets dat onmogelijk te bepalen is (draai al paar jaar lucht-lucht, en gebruik bijna geen gas).
Dus eindelijk bij een lokale toko iemand gevonden die luisterde, via whatsapp dingen uitgewisseld, vragen beantwoord en precies de offerte ontvangen wat mijn eisen.
Het wordt dus een AE Sparrow, past allemaal precies. Nog even puntjes op de i zetten en dan gaan inplannen op korte termijn. Had ook offertes liggen van andere partijen (Daikin en Valliant) en Quatt zit ik nog steeds op een gesprek te wachten (2 weken om gesprek in te plannen en dan nog 4 weken wachten op dat gesprek… en dan heb ik nog steeds geen offerte). Dus Quatt ga ik afzeggen.
Ik heb ook geen back-up heater, de binnenunit vervangen eas een van de duurste onderdelen op de offerte..ik heb gewoon de CV afgekoppeld. BB doet verwarming makkelijk, enige angst die ik heb is een uitvallende WP, dan zit ik zonder... Zat je vroeger met je CV ook, dan maar de electrische kacheltjes van zolder. Heb je geen stroom heb je sws niks.Mausssie schreef op zaterdag 4 oktober 2025 @ 12:54:
[...]
Als je dat zo neerzet ziet het er een stuk voordeliger uit dan de FE oplossing van Weheat.
Ga dit dan toch maar eens overwegen en de
BB puur voor verwarming gebruiken. Zal dan wel mijn binnenunit moeten aanpassen naar de optie met back-up heater.
Resteert risico op bevriezing, of liever, een BB die al z'n water dumpt... Misschien eens een electrische doorstroom verwarming parralel in het systeem ?
Het is voor mij een combinatie van hoge kosten voor de FE oplossing. Duur boilervat van rond de 2000 euro en dan nog extra leidingwerk, 3 wegklep of extra pomp enz. De ruimte om dit vat kwijt te kunnen die er beperkt is.Jpiek schreef op zaterdag 4 oktober 2025 @ 12:40:
[...]
Zelfs al doe je dat niet. net ff gekeken : 105kWh in 38 dagen dus , zelfs van het net is dat maar zo'n 280 euro.
van het gas af levert me per jaar al meer op :
Gas per m3 230x 1,20 = 276
Leverkosten 98,=
Netbeheer : 239,=
Naast de niet geweldige SWW regeling staan ook de kosten voor ombouw naar FE me nogal tegen. Heb de offerte van rond de 5K nog ergens liggen...
En toch ook vele verhalen in de diverse WP topics over issues met de legionella run, extra electrisch bijstoken, compressor die uitvalt vanwege hoge persdrukken in volle zon enz enz. Het niet zelf kunnen bepalen wanneer dit vat verwarmd wordt.
Dee E boiler hangt er al vanwege badkamer renovatie en gaat zeer prima. Direct warm water, 5 seconden ipv 1 minuut toen het nog van de CV kwam.
Daarnaast een salderingsregegeling die verdwijnt en nog niet bekend is wat je overschot van PV waard zal zijn of dat je er juist voor bestraft zal gaan worden.
Uiteraard hou ik de optie open om in de toekomst alsnog een boiler vat er tussen te knopen.
Ik zou niet weten waarom mensen enkel voor de badkamer een cv ketel aan zouden houden of juist geen WP nemen omdat ze met de warm water voorziening in hun maag zitten. De keuken heeft zelfs geen warm water aansluiting meer sinds verbouwing 8 jaar geleden. Alles op quooker.
Eigenlijk heb ik dus een hybride installatie, echter met een WP vermogen wat het hele huis kan verwarmen wat wel moet want de CV ketel gaat er uit.
Quooker had ik achteraf ook wel gewild, maar partner wou dat niet. Had gewoon voor een klein aanrechtkastboilertje of plintboiler moeten gaan. Maar goed, toen we een nieuwe keuken kochten was er nog geen sprake van de aanschaf van een WP. In dat geval was de Electrische boiler idd in de badkamer komen te hangen.Guido7619 schreef op zaterdag 4 oktober 2025 @ 14:14:
[...]
Ik zou niet weten waarom mensen enkel voor de badkamer een cv ketel aan zouden houden of juist geen WP nemen omdat ze met de warm water voorziening in hun maag zitten. De keuken heeft zelfs geen warm water aansluiting meer sinds verbouwing 8 jaar geleden. Alles op quooker.
Maar goed, toen we ons oriënteerden op een WP was nog niet duidelijk of we het huis op alleen een WP warm zouden kunnen krijgen. Mede door de bizarre offertes voor FE ( 1x 17000 en een keer 26000) en de suggestei dat later van Hybride naar FE een peuleschil zou zijn, zijn we voor Hybride gegaan. Hadden ze verteld dat we ene andere binnenunit nodig zouden hebben hadden we meteen díe binnenunit er bij besteld, of toch maar FE gegaan..
Maar goed, achteraf... Een uiteindelijk is dit ook een hele goede oplossing. Verwarming en SW zijn ook eigenlijk ook heel andere dingen, al is het beide warm water : Verwarmen is langdurig lage temperatuur water, SWW is kortstondig heel warm of zelfs heet water... Beide uit dezelfde bron/apparaat gaat mekaar bijten imho.
quooker of boiler kun je toch alsnog bijplaatsen in de keuken? Zo'n 400 watt hotfill boiler is ook mooi. Gewoon koud aansluiten en overdag met PV op laten warmen.Jpiek schreef op zaterdag 4 oktober 2025 @ 15:27:
[...]
Quooker had ik achteraf ook wel gewild, maar partner wou dat niet. Had gewoon voor een klein aanrechtkastboilertje of plintboiler moeten gaan. Maar goed, toen we een nieuwe keuken kochten was er nog geen sprake van de aanschaf van een WP. In dat geval was de Electrische boiler idd in de badkamer komen te hangen.
Maar goed, toen we ons oriënteerden op een WP was nog niet duidelijk of we het huis op alleen een WP warm zouden kunnen krijgen. Mede door de bizarre offertes voor FE ( 1x 17000 en een keer 26000) en de suggestei dat later van Hybride naar FE een peuleschil zou zijn, zijn we voor Hybride gegaan. Hadden ze verteld dat we ene andere binnenunit nodig zouden hebben hadden we meteen díe binnenunit er bij besteld, of toch maar FE gegaan..
Maar goed, achteraf... Een uiteindelijk is dit ook een hele goede oplossing. Verwarming en SW zijn ook eigenlijk ook heel andere dingen, al is het beide warm water : Verwarmen is langdurig lage temperatuur water, SWW is kortstondig heel warm of zelfs heet water... Beide uit dezelfde bron/apparaat gaat mekaar bijten imho.
Mijn offerte voor een BB P60 komt op 9500 euro. Daar gaat dan nog 2500 subsidie vanaf. In die 9500 zit een stelpost van 2400 euro voor uren en klein materiaal wat naderhand verrekend wordt. Daar ga ik zeker nog wel wat op besparen want ik heb al een hoop zelf gedaan.
SWW apart zorgt er ook voor dat in de winter de BB gewoon kan doorpruttelen voor verwarming indien nodig. En mocht de BB defect raken, dan heb ik nog airco en pellet kachel. En het douchewater dus geheel apart.
Een CV ketel kan ook defect raken dus daarin zit geen verschil met een WP. Enkel dat er voor je CV sneller hulp te vinden zal zijn en onderdelen meer op voorraad liggen.
Bij stroomstoring doet niks het meer. Geen airco. Geen CV. Geen WP. Geen Pelletkachel. Geen boiler.
Enkel die het geluk hebben van een houtkachel zijn dan spekkoper.
[ Voor 109% gewijzigd door Hendrik Keizer op 04-10-2025 19:43 ]
[ Voor 83% gewijzigd door teacher op 04-10-2025 19:08 ]
[ Voor 5% gewijzigd door Ronnie27 op 04-10-2025 17:08 ]
Bij stroomstoring je CV ketel gebruiken?Hendrik Keizer schreef op zaterdag 4 oktober 2025 @ 16:20:
Hier de CV parallel en de gaskraan dicht. Warm water uit een Aristonboiler die tegen de keukenwand in de garage hangt.
Snel warm tapwater. Douchewater duurt vanwege de afstand naar de badkamer wat langer.
Bij stroom- of andere onverhoopte wp storing gaat de gaskraan weer open en redden we het daar wel weer een poosje mee.
Overdenk die nog maar eens
Zit ook vol met elektronica en een ventilator om lucht aan te zuigeb
21x325WP, 10x410WP, SE10K, Blackbird 8K, vloerverwarming en fancoils, Vent-Axia WTW
Warmtepomp alleen met app en thermostaat of viastooklijn werkt prima.RNacoustics schreef op zaterdag 4 oktober 2025 @ 10:58:
Ik lees hier heel vaak dat met name aan de Weheat SWW installatie nogal getweakt en geknutseld wordt, omdat het niet naar tevredenheid functioneert. Daarom voor mij nog geen overstap naar Weheat FE oplossing.
In mijn optiek moet een FE wp installatie gebruikersvriendelijk en monkeyproof zijn. Mijn vrouw moet de bediening ook snappen.
Wat ook een ding is, is dat extra schakelingen die door o.a. HA, Shelly aangestuurd wordt, risico's met zich meebrengt.
Je creëert namelijk een single point of failure en wordt het onnodig ingewikkeld. Als iets in de keten uitvalt, werkt mogelijk je wp installatie niet meer. Dus ik wacht op verdere updates van @Weheat af.
Dat is erg simpel te bedienen.
Hang je er een losse boiler bij voor sww.
Ik ben er erg blij mee.
[ Voor 18% gewijzigd door teacher op 04-10-2025 19:40 ]
Wise enough to play the fool
Ik heb helaas een google nest thermostaat die alleen als aan/uit werkt. In de app wordt dit alleen aanbevolen bij een zonesysteem met parallelbuffer. Ik heb wel een buffervat maar geen zonesysteem (denk ik). Heb alleen radiatoren met handmatig te draaien kranen.
Nu probeer ik de stooklijn in te stellen maar vraag me af hoe ik dat het beste kan doen. Als ik de temperatuur bij een buitentemperatuur van 10 graden op 25 zet. Blijft ie dan constant water van 25 graden door mn huis pompen of gaat dat met vlagen.
Kan ik misschien beter een andere thermostaat kopen en aansluiten?
Oef, dat is niet goed. Maandag start bij ons thuis de demontage van de cv en de installatie van full electric BB 80. Ik had verwacht dat ik via Home Assistant zou kunnen sturen wanneer stroom opname / warmte productie plaatsvindt. Niet dus begrijp ik. Werk aan de winkel voor het Weheat team. Enkel vertrouwen in de Weheat software is niet wat ik wil.Mitashi schreef op zaterdag 4 oktober 2025 @ 11:37:
Ik ben 't wel gedeeltelijk met bovenstaande eens. Nu een week een blackbird op het dak en het werkt prima, maar het is nog wel heel erg "dom". Direct na het douchen gaat ie het warm water aanvullen, terwijl dat totaal nog niet nodig is. Ik kan zelf ook niks automatiseren qua schema's of iets dergelijks. Zin heb ik niet om het zelf allemaal handmatig in te stellen. Via Home Assistant kan het ook niet.
Dat een legionellarun exact 7 dagen na installatie start en ik zelf niet kan kiezen wanneer dit moet gebeuren, is daar een voorbeeld van.
Hopelijk lost Weheat intelligence dit allemaal op en hoef ik zelf niet eens schema's in te stellen. Dus ik las vol verwachting de e-mail update die ik gister ontving, maar daar staat eigenlijk 0.0 interessants in. Ik wacht dus geduldig af... Tot die tijd durf ik een dynamisch energietarief niet aan
Dat is dan wel een probleem, want Weheat heeft al aangegeven dat het in de toekomst niet mogelijk gaat zijn om hun producten via HA aan te sturen.Jules52 schreef op zaterdag 4 oktober 2025 @ 20:55:
[...]
Oef, dat is niet goed. Maandag start bij ons thuis de demontage van de cv en de installatie van full electric BB 80. Ik had verwacht dat ik via Home Assistant zou kunnen sturen wanneer stroom opname / warmte productie plaatsvindt. Niet dus begrijp ik. Werk aan de winkel voor het Weheat team. Enkel vertrouwen in de Weheat software is niet wat ik wil.
knip, onnodig en offtopic
[ Voor 21% gewijzigd door teacher op 05-10-2025 00:09 ]
Nee, in principe gaat dat contant, dat is een stooklijn.HF5236 schreef op zaterdag 4 oktober 2025 @ 20:01:
Als ik de temperatuur bij een buitentemperatuur van 10 graden op 25 zet. Blijft ie dan constant water van 25 graden door mn huis pompen of gaat dat met vlagen
De clou is die zo in te stellen dat je precies zoveel warmte het huis inpompt als het verliest.
En ja, dat is niet gelijkmatig en houd ook geen rekening met andere warmtebronnen zoals zon en 30 mensen op visite bij een verjaardag.
Het was iets met van de stroom halen van de binnen- en/of buitenunit voor of na een bepaalde tijd.
Volgens mijn installateur is dat niet helemaal. De stooklijn houdt ook rekening met de retourtemperatuur. Hogere retour = hoger in huis, dus gaat ie minder stoken.Jpiek schreef op zaterdag 4 oktober 2025 @ 23:17:
[...]
Nee, in principe gaat dat contant, dat is een stooklijn.
De clou is die zo in te stellen dat je precies zoveel warmte het huis inpompt als het verliest.
En ja, dat is niet gelijkmatig en houd ook geen rekening met andere warmtebronnen zoals zon en 30 mensen op visite bij een verjaardag.
Klopt. Werkt met mijn BB ook zo (natuurlijk). Als de retourtemperatuur (ik dacht) gelijk is of hoger dan de gevraagde watertemperatuur volgens de stooklijn dan springt ie in standby. Van de week even de vloerverwarming zachtjes aangehad na het egaliseren voor de nieuwe vloer. Dan sprong ie regelmatig in standby.Mitashi schreef op zondag 5 oktober 2025 @ 10:18:
[...]
Volgens mijn installateur is dat niet helemaal. De stooklijn houdt ook rekening met de retourtemperatuur. Hogere retour = hoger in huis, dus gaat ie minder stoken.
Dat viel onder mijn 'in principe' uitspraak...Mitashi schreef op zondag 5 oktober 2025 @ 10:18:
[...]
Volgens mijn installateur is dat niet helemaal. De stooklijn houdt ook rekening met de retourtemperatuur. Hogere retour = hoger in huis, dus gaat ie minder stoken.
Installateur bellen, die kan dat volgens mij aanpassenaloft schreef op zondag 5 oktober 2025 @ 09:26:
Wat is ook alweer de 'truuk' om een legionella run naar een bepaalde dag te forceren? Hij draaide hier netjes op zondag , maar eerder deze week was er uitval van stroom en nu is de legionella run ergens door de week, met minder gunstige stroomtarieven.
Het was iets met van de stroom halen van de binnen- en/of buitenunit voor of na een bepaalde tijd.
21x325WP, 10x410WP, SE10K, Blackbird 8K, vloerverwarming en fancoils, Vent-Axia WTW
En de hopelijk laatste update: de omgevingsvergunning is verleend! Weheat heeft ons een blad met specificaties van de Blackbird gegeven en dat correspondeert met de gegevens die bij geluidslabel.com staan wat betreft LwA en tonaaltoeslag. De gegevens wijken af van wat er in de installatiehandleiding staat die wij hebben. Ik mag dat bestand met specificaties niet delen van Weheat want ze moeten het nog in de specificaties verwerken. Blijkbaar is dat heel moeilijk.JessicavdH schreef op woensdag 17 september 2025 @ 13:54:
[...]
En nog maar een update: waar ik al bang voor was is gebeurd. De gemeente heeft aangegeven dat zij de gegevens die gebruikt zijn voor de geluidsberekening (LwA dag en nacht, en tonaaltoeslag), niet kunnen herleiden uit de aangeleverde stukken, nl. de specificaties van de Blackbird. We gaan dus wederom een beroep doen op Weheat om de specificaties openbaar te maken. En dan maar hopen dat die kloppen met de gegevens die bij Geluidslabel bekend zijn...
Ook goed nieuws: de af-fabriekstelingen worden door de gemeente ook geaccepteerd als de 'standaard modus' dus je hoeft niet met de hoogste LwA (70) te rekenen.
Jaren_30_huis_gasloos
[*] Error 45: Please replace user
Volg je bankbiljetten
Ik heb een Sparrow full electric installatie met alle onderdelen van WeHeat zelf en heb die optie ook nog niet. Blijkbaar rolt WeHeat dat uit in stappen van een beperkte groep klanten. Erg jammer, maar het zal vanzelf komen hoop ik.Niels32 schreef op zondag 5 oktober 2025 @ 12:11:
Ik denk dat het te maken heeft met ons boiler en/of buffervat dat niet van het merk Weheat is. Is er misschien iemand die dit probleem ook heeft of een oplossing heeft om toch gebruik te kunnen maken van Weheat intelligence?
Dit staat er op de website van Weheat:Niels32 schreef op zondag 5 oktober 2025 @ 12:11:
Wij hebben sinds eind augustus een Weheat Sparrow staan. Wij hebben gekozen voor een 200 liter Nexus RVS Hygiëne boiler PAWT-200H XL-LE1 dat horizontaal onder het knieschot is geplaatst. Ook is er een BT50 buffervat van Nexus geplaatst. Nu willen wij graag gebruik gaan maken van Weheat intelligence, wij hebben zonnepanelen en een dynamisch energiecontract. Helaas is er in de app is de optie om Weheat intelligence aan te vinken (nog) niet aanwezig. Ik denk dat het te maken heeft met ons boiler en/of buffervat dat niet van het merk Weheat is. Is er misschien iemand die dit probleem ook heeft of een oplossing heeft om toch gebruik te kunnen maken van Weheat intelligence?
Boilervat
De slimme planning (weheat intelligence) voor tapwater werkt momenteel met:
Weheat boilervaten van 200 of 300 liter
Inventum boilervaten van 200 of 300 liter
Hiermee kan de warmtepomp slim bepalen wanneer het boilervat wordt opgewarmd, bijvoorbeeld tijdens momenten van lage stroomprijzen of wanneer de COP (rendement) het hoogst is.
Ondersteuning voor andere modellen en volumes staat op de planning en komt later beschikbaar.
12 x 370wp, Solis S6-GR1P3.6K, 1 x Marstek Venus-E (153.212), HW P1
Gefeliciteerd, manman, dat kost je een jaar van je leven dat gedoe...JessicavdH schreef op zondag 5 oktober 2025 @ 11:24:
[...]
En de hopelijk laatste update: de omgevingsvergunning is verleend! Weheat heeft ons een blad met specificaties van de Blackbird gegeven en dat correspondeert met de gegevens die bij geluidslabel.com staan wat betreft LwA en tonaaltoeslag. De gegevens wijken af van wat er in de installatiehandleiding staat die wij hebben. Ik mag dat bestand met specificaties niet delen van Weheat want ze moeten het nog in de specificaties verwerken. Blijkbaar is dat heel moeilijk.
Ook goed nieuws: de af-fabriekstelingen worden door de gemeente ook geaccepteerd als de 'standaard modus' dus je hoeft niet met de hoogste LwA (70) te rekenen.
En nu ? Handhavingsverzoek naar de gemeente om dat illegale dakterras van Buuf te laten verwijderen ?
Vragen om, of het aanbieden van referrals zijn op heel tweakers niet toegestaan. Dit topic is daar geen uitzondering op.