Is stille modus hetzelfde als nachtstand? Waar vind ik dat want ik zie dit nergens in de weheat app of de honeywell home.Jvandeven schreef op woensdag 24 september 2025 @ 15:57:
[...]
Je kan hem met de nachtstand uitzetten en de tijd instellen tot wanneer je wil beginnen met heet water maken. Maar dan kan je natuurlijk ook niet verwarmen. Ik kijk ook erg uit naar de intelligence update
Ik ga het niet 1op1 overnemen maar proberen te begrijpen wat je conceptueel doet / het als voorbeeld gebruiken en uiteraard aanpassen aan de situatie hier. Het lijkt erop dat je aan een heleboel dingen al gedacht hebt en ik zou het super leuk vinden als je daar iets van wil delen (desnoods via een PB)Jpiek schreef op woensdag 24 september 2025 @ 17:58:
[...]
Ja, als je ook een Homey hebt kan dat idd.
Maar inzichtelijk maken wat de flow allemaal doet is lastig...
Maar als de huidige temperatuur niet wordt doorgegeven, waarmee verschilt dit dan t.o.v. een ‘normale’ stooklijn instelling?Fbosman schreef op woensdag 24 september 2025 @ 17:03:
[...]
De huidige ruimtetemp wordt niet doorgegeven, maar daar doet de BB volgens mij niets mee.
Verder werkt het als een zonnetje.
Dit zijn de instellingen voor de Bosch easy thermostaat:
[Afbeelding]
De huidige kamertemperatuur wordt niet doorgegeven aan de BB. De thermostaat gebruikt die wel om de gewenste temperatuur door te geven aan de BB. Hij draait OpenTherm met de BB en rekent zelf de stooklijn uit adh van de buitentemperatuur en de binnentemperatuur.Mausssie schreef op woensdag 24 september 2025 @ 19:39:
[...]
Maar als de huidige temperatuur niet wordt doorgegeven, waarmee verschilt dit dan t.o.v. een ‘normale’ stooklijn instelling?
Je ziet dat hij 18 graden doorgeeft aan de BB.
In de app: Instellingen->Stilteniveau.Mg4gebruiker schreef op woensdag 24 september 2025 @ 18:50:
[...]
Is stille modus hetzelfde als nachtstand? Waar vind ik dat want ik zie dit nergens in de weheat app of de honeywell home.
Daar zet je de nachtstand op uit. En dan de gewenste tijd dat hij uit moet blijven.
In de zomermaanden dus tussen 17 en 13:30. Nu heb ik hem dus helaas een beetje moeten aanpassen (21-12uur) want ze vinden 20c te koud hier.
Enige toevoeging op wat ik bedoel. Het is allemaal iets complexer.Jpiek schreef op woensdag 24 september 2025 @ 12:50:
Als die kaarsen, gashaard of groep gasten invloed hebben op de kamertemperatuur heeft dat mijn mij regeling wél invloed op de aanvoertemperatuur. En dat is ook zoals ik het wil...
Mijn Tset heeft een basis sturing obv de buitentemperatuur die op basis van de kamer temperatuur omhoog of omlaag wordt bijgesteld.
Met de gashaard (of kaarsen ed) aan zal Tset wel degelijk omlaag gaan, maar niet onder een minimum. Met een eenvoudige OT thermostaat zou dit wel gebeuren en dat wil ik dus juist niet. Wij willen het op dat moment juist een stukkie warmer en knus stoken dan de WP op dat moment snel kan maken.
Dit is geen lineaire vergelijking en speciek op mijn huis en comfort afgestemd. Ik neem bijvoorbeeld ook de centrale afzuiging mee, die ik obv CO2 meters aanstuur en frisse, maar ook koude lucht binnen haalt.
Ook met hardere wind zet ik Tset hoger, omdat ik meer warmteverlies heb.
Ok, wil ik zeker doen... Maar zul je net zien: vanavond na een update en stroomloos zetten is mijn Homey overleden...arjenhiemstra schreef op woensdag 24 september 2025 @ 19:25:
[...]
Ik ga het niet 1op1 overnemen maar proberen te begrijpen wat je conceptueel doet / het als voorbeeld gebruiken en uiteraard aanpassen aan de situatie hier. Het lijkt erop dat je aan een heleboel dingen al gedacht hebt en ik zou het super leuk vinden als je daar iets van wil delen (desnoods via een PB)
ff geduld dus...
Dus als ik het goed begrijp, wordt de gewenste water temperatuur via OT aan de Weheat WP doorgegeven, a.d.h. van ingesteld stooklijn op basis van kamer temperatuur. Hij doet dus niets met buiten temperatuur. Een standaard OT thermostaat doet dat ook, maar dan zonder stooklijn. De gevraagde water temperatuur bij inschakelen is te hoog, waardoor de WP te hard gaat draaien. Heb jij daar dan geen last van?Fbosman schreef op woensdag 24 september 2025 @ 19:54:
[...]
De huidige kamertemperatuur wordt niet doorgegeven aan de BB. De thermostaat gebruikt die wel om de gewenste temperatuur door te geven aan de BB. Hij draait OpenTherm met de BB en rekent zelf de stooklijn uit adh van de buitentemperatuur en de binnentemperatuur.
Je ziet dat hij 18 graden doorgeeft aan de BB.
[ Voor 7% gewijzigd door RNacoustics op 24-09-2025 20:54 ]
Hybride BB P80 WP, Atag i36CZ, 14 x 330 WP zonnepanelen, Marstek Venus E 3.0 5,12kWh, HA tooling
Hij gebruikt wel degelijk de buitentemperatuur. Daarmee bepaalt hij de te kiezen temperatuur op de stooklijn en corrigeert die vervolgens een beetje met de kamertemperatuur.RNacoustics schreef op woensdag 24 september 2025 @ 20:50:
[...]
Dus als ik het goed begrijp, wordt de gewenste water temperatuur via OT aan de Weheat WP doorgegeven, a.d.h. van ingesteld stooklijn op basis van kamer temperatuur. Hij doet dus niets met buiten temperatuur. Een standaard OT thermostaat doet dat ook, maar dan zonder stooklijn. De gevraagde water temperatuur bij inschakelen is te hoog, waardoor de WP te hard gaat draaien. Heb jij daar dan geen last van?
Het verloop in temperatuur is zeer geleidelijk, net als bij een “domme” stooklijn.
Weet iemand hier raad mee?
Ik zie in de app en de portal wel de gevraagde temperatuur en deze verandert ook mee als ik de temp op de Lyric hoger of lager zet , maar de Sparrow reageert daar niet meer op . De Sparrow lijkt het ingevoerde programma te volgen , maar reageert niet meet op handmatige veranderingen , ookal worden dit correct weergegeven.
Ik zie in de app en de portal wel de gevraagde temperatuur en deze verandert ook mee als ik de temp op de Lyric hoger of lager zet , maar de Sparrow reageert daar niet meer op . De Sparrow lijkt het ingevoerde programma te volgen , maar reageert niet meet op handmatige veranderingen , ookal worden dit correct weergegeven.
Hij staat bij mij uit. Maar ik zie bij stilteniveau niet de optie om de gewenste tijd in te voeren.CyberFR schreef op woensdag 24 september 2025 @ 20:00:
[...]
In de app: Instellingen->Stilteniveau.
Daar zet je de nachtstand op uit. En dan de gewenste tijd dat hij uit moet blijven.
In de zomermaanden dus tussen 17 en 13:30. Nu heb ik hem dus helaas een beetje moeten aanpassen (21-12uur) want ze vinden 20c te koud hier.
[ Voor 11% gewijzigd door Mg4gebruiker op 25-09-2025 00:25 ]
Je ketel module van de T6 even minuut stroomloos halen en weer insteken.RayDelft schreef op woensdag 24 september 2025 @ 23:44:
Weet iemand hier raad mee?
Ik zie in de app en de portal wel de gevraagde temperatuur en deze verandert ook mee als ik de temp op de Lyric hoger of lager zet , maar de Sparrow reageert daar niet meer op . De Sparrow lijkt het ingevoerde programma te volgen , maar reageert niet meet op handmatige veranderingen , ookal worden dit correct weergegeven.
[Afbeelding]
Storing tussen T6 ketel module en WeHeat, heb dit afgelopen winter verschillende keren meegemaakt.
Ik heb er een smart stekker tussen gezet die dit elk weekend in de nacht automatisch doet, dan heb ik er geen last meer van
Heb momenteel ook last van geen warmte. Geen stooklijn, alleen T6 die warmte vraagt. Tot afgelopen dinsdag middag tenminste. P80 rapporteert 10 graden target, T6 toont kamertemperatuur van 20 en ingesteld op 22. Werkte goed, vroeg steeds warmte, toen niet meer.Razer schreef op donderdag 25 september 2025 @ 07:22:
[...]
Je ketel module van de T6 even minuut stroomloos halen en weer insteken.
Storing tussen T6 ketel module en WeHeat, heb dit afgelopen winter verschillende keren meegemaakt.
Ik heb er een smart stekker tussen gezet die dit elk weekend in de nacht automatisch doet, dan heb ik er geen last meer van
Zowel de T6 even van de stroom af, als de P80, maar geen verschil. Geen storingscodes in installatiemenu va Weheat.
Geen idee wat dit kan zien, iemand ervaring mee hoe op te lossen?
Oh, opgelost, warmtepomp stond in ingebruikstelling stand vanuit de installateur. Per ongeluk gebeurd dinsdagmiddag :-). Warmte wordt weer geleverd.MartinPTweak schreef op donderdag 25 september 2025 @ 09:08:
[...]
Heb momenteel ook last van geen warmte. Geen stooklijn, alleen T6 die warmte vraagt. Tot afgelopen dinsdag middag tenminste. P80 rapporteert 10 graden target, T6 toont kamertemperatuur van 20 en ingesteld op 22. Werkte goed, vroeg steeds warmte, toen niet meer.
Zowel de T6 even van de stroom af, als de P80, maar geen verschil. Geen storingscodes in installatiemenu va Weheat.
Geen idee wat dit kan zien, iemand ervaring mee hoe op te lossen?
parallel buffer is er, afgaande pomp zegt me niets als term?Carboy54 schreef op woensdag 24 september 2025 @ 17:01:
[...]
Parallel buffer met afgaande pomp of niet?? Alleen dan werken regelingen per radiator anders wordt het ellende.
De stooklijn is nu werkend in ieder geval, heb de tado's overal eraf gehaald en het is nu wel merkbaar dat sommige radiatoren flink warm worden, maar een paar 'on the end of the line' gewoon hartstikke koud blijven. Vanavond dus eens het materiaal scoren om die inregeling te gaan doen en meteen een paar stukjes koppeling vervangen
Nunc purus risus, volutpat sagittis, lobortis at, dignissim sed, sapien
Deze optie heb je dus niet?Mg4gebruiker schreef op donderdag 25 september 2025 @ 00:20:
[...]
Hij staat bij mij uit. Maar ik zie bij stilteniveau niet de optie om de gewenste tijd in te voeren.
Bij een parallelle buffer hoort een extra pomp. Probleem is vaak de juiste balans te vinden tussen de flow van de warmtepomp en dus die extra afgaande pomp. Die balans moet worden gevonden.polthemol schreef op donderdag 25 september 2025 @ 09:58:
[...]
parallel buffer is er, afgaande pomp zegt me niets als term?
De stooklijn is nu werkend in ieder geval, heb de tado's overal eraf gehaald en het is nu wel merkbaar dat sommige radiatoren flink warm worden, maar een paar 'on the end of the line' gewoon hartstikke koud blijven. Vanavond dus eens het materiaal scoren om die inregeling te gaan doen en meteen een paar stukjes koppeling vervangen
Weheat Sparrow + WH-MDC09J3E5 + ITHO AMBER 9.5. 26x245 WP Panelen. WP boiler 200L Adviseur Warmtepomponline&Fancoilonline
Mag ik vragen welke app dit is? 'Gewoon' HomeAssistent? Ziet er erg mooi uit namelijkMartinPTweak schreef op donderdag 25 september 2025 @ 09:40:
[...]
Oh, opgelost, warmtepomp stond in ingebruikstelling stand vanuit de installateur. Per ongeluk gebeurd dinsdagmiddag :-). Warmte wordt weer geleverd.
[Afbeelding]
jep en to be fair: er is nooit een balans geweest, ook niet met de gasketel, maar dat loste zich makkelijk op met brute force stoken natuurlijkCarboy54 schreef op donderdag 25 september 2025 @ 10:29:
[...]
Bij een parallelle buffer hoort een extra pomp. Probleem is vaak de juiste balans te vinden tussen de flow van de warmtepomp en dus die extra afgaande pomp. Die balans moet worden gevonden.
Gewoon achterstallig onderhoud. Ik ga vandaag/morgen aan de slag na snel inlezen in het waterzijdig inregelen. Dat moet al flink wat verbetering brengen, vooral als ik een goede baseline heb dat elke radiator een beetje efficient zijn hitte kwijt kan. Daarna terug naar de stooklijn tunen dan weer.
Nunc purus risus, volutpat sagittis, lobortis at, dignissim sed, sapien
Ja, HA inderdaad. Warmtepomp van de zomer geïnstalleerd en nu het wat kouder wordt en (bijna) alle Heatboosters actief zijn omdat het wat kouder wordt wilde ik een overzicht op 1 pagina.jelleeelco schreef op donderdag 25 september 2025 @ 10:31:
[...]
Mag ik vragen welke app dit is? 'Gewoon' HomeAssistent? Ziet er erg mooi uit namelijk
Dit is met een glance card. Kan nog wat compacter denk ik, maar ik ben nog een noob met HA.
Blijft een work in progress, moet ook nog leren welke data van de P80 handig is.
De linker labels zijn zo gemaakt:
code:
1
2
3
4
5
| type: markdown content: Gang grid_options: columns: 3 rows: auto |
De headers van de heatboosters zo:
code:
1
2
3
4
5
6
7
8
9
10
11
12
13
14
15
16
17
18
19
| show_name: true
show_icon: false
show_state: false
type: glance
entities:
- entity: sensor.heatbooster_voorhal_temp_ambient
name: Temp
- entity: sensor.heatbooster_voorhal_temp_inlet
name: In
- entity: sensor.heatbooster_voorhal_temp_outlet
name: Uit
- entity: sensor.heatbooster_voorhal_temp_delta_io
name: Delta
- entity: number.heatbooster_voorhal_fan_speed
name: F speed
grid_options:
columns: 9
rows: auto
columns: 5 |
De rij met de data van de heatboosters:
code:
1
2
3
4
5
6
7
8
9
10
11
12
13
14
| show_name: false show_icon: false show_state: true type: glance entities: - entity: sensor.heatbooster_gang_temp_ambient - entity: sensor.heatbooster_gang_temp_inlet - entity: sensor.heatbooster_gang_temp_outlet - entity: sensor.heatbooster_gang_temp_delta_io - entity: number.heatbooster_gang_fan_speed grid_options: columns: 9 rows: auto columns: 5 |
Beetje spelen met de kolom aantallen om het netjes onder elkaar en passend op mijn telefoon te krijgen.
Thanks!!!MartinPTweak schreef op donderdag 25 september 2025 @ 11:03:
[...]
Ja, HA inderdaad. Warmtepomp van de zomer geïnstalleerd en nu het wat kouder wordt en (bijna) alle Heatboosters actief zijn omdat het wat kouder wordt wilde ik een overzicht op 1 pagina.
Dit is met een glance card. Kan nog wat compacter denk ik, maar ik ben nog een noob met HA.
Blijft een work in progress, moet ook nog leren welke data van de P80 handig is.
De linker labels zijn zo gemaakt:
code:
1 2 3 4 5 type: markdown content: Gang grid_options: columns: 3 rows: auto
De headers van de heatboosters zo:
code:
1 2 3 4 5 6 7 8 9 10 11 12 13 14 15 16 17 18 19show_name: true show_icon: false show_state: false type: glance entities: - entity: sensor.heatbooster_voorhal_temp_ambient name: Temp - entity: sensor.heatbooster_voorhal_temp_inlet name: In - entity: sensor.heatbooster_voorhal_temp_outlet name: Uit - entity: sensor.heatbooster_voorhal_temp_delta_io name: Delta - entity: number.heatbooster_voorhal_fan_speed name: F speed grid_options: columns: 9 rows: auto columns: 5
De rij met de data van de heatboosters:
code:
1 2 3 4 5 6 7 8 9 10 11 12 13 14 show_name: false show_icon: false show_state: true type: glance entities: - entity: sensor.heatbooster_gang_temp_ambient - entity: sensor.heatbooster_gang_temp_inlet - entity: sensor.heatbooster_gang_temp_outlet - entity: sensor.heatbooster_gang_temp_delta_io - entity: number.heatbooster_gang_fan_speed grid_options: columns: 9 rows: auto columns: 5
Beetje spelen met de kolom aantallen om het netjes onder elkaar en passend op mijn telefoon te krijgen.
Dank voor je tip . Even stroomloos gemaakt en het contact is hersteld 👍Razer schreef op donderdag 25 september 2025 @ 07:22:
[...]
Je ketel module van de T6 even minuut stroomloos halen en weer insteken.
Storing tussen T6 ketel module en WeHeat, heb dit afgelopen winter verschillende keren meegemaakt.
Ik heb er een smart stekker tussen gezet die dit elk weekend in de nacht automatisch doet, dan heb ik er geen last meer van
Opmerkelijk, met Tado is er eenzelfde issue. Ook dan is de oplossing bij de unit van Tado even de stekker eruit. Toeval dat het zowel bij de T6 als bij de Tado het geval is? Of zit het werkelijke probleem bij Weheat?Razer schreef op donderdag 25 september 2025 @ 07:22:
[...]
Je ketel module van de T6 even minuut stroomloos halen en weer insteken.
Storing tussen T6 ketel module en WeHeat, heb dit afgelopen winter verschillende keren meegemaakt.
Ik heb er een smart stekker tussen gezet die dit elk weekend in de nacht automatisch doet, dan heb ik er geen last meer van
Op zoek naar gratis producten? https://www.gratiZ.nl
Aaah...nachtstand dus niet uit maar aan. Ik zie het nu. Dank!CyberFR schreef op donderdag 25 september 2025 @ 10:09:
[...]
Deze optie heb je dus niet?
[Afbeelding]
Blijft wel de vraag waarom een inefficiënte parallel buffer geplaatst in het systeem.polthemol schreef op donderdag 25 september 2025 @ 10:33:
[...]
jep en to be fair: er is nooit een balans geweest, ook niet met de gasketel, maar dat loste zich makkelijk op met brute force stoken natuurlijk
Gewoon achterstallig onderhoud. Ik ga vandaag/morgen aan de slag na snel inlezen in het waterzijdig inregelen. Dat moet al flink wat verbetering brengen, vooral als ik een goede baseline heb dat elke radiator een beetje efficient zijn hitte kwijt kan. Daarna terug naar de stooklijn tunen dan weer.
Weheat Sparrow + WH-MDC09J3E5 + ITHO AMBER 9.5. 26x245 WP Panelen. WP boiler 200L Adviseur Warmtepomponline&Fancoilonline
even als verheldering: dit zijn oude radiatoren die ik eerst via tado in zones aanstuurde met een gasketel. Ik zit nu dus met stoken via stooklijn (wat tuning nodig heeft) en wat oude radiatoren die nooit zijn ingeregeld. Ik durf dus niet te zeggen dat de buffer inefficiënt is, er zijn nogal wat variabelen in het spel voor nuCarboy54 schreef op donderdag 25 september 2025 @ 13:10:
[...]
Blijft wel de vraag waarom een inefficiënte parallel buffer geplaatst in het systeem.
Nunc purus risus, volutpat sagittis, lobortis at, dignissim sed, sapien
@polthemol een parallel buffer is per saldo altijd inefficiënt en vaak overbodig:
https://renewableheatingh...cient-installation-guide/
https://renewableheatingh...cient-installation-guide/
[ Voor 5% gewijzigd door Carboy54 op 25-09-2025 13:52 ]
Weheat Sparrow + WH-MDC09J3E5 + ITHO AMBER 9.5. 26x245 WP Panelen. WP boiler 200L Adviseur Warmtepomponline&Fancoilonline
Parallel buffer is by design inefficiëntpolthemol schreef op donderdag 25 september 2025 @ 13:44:
[...]
even als verheldering: dit zijn oude radiatoren die ik eerst via tado in zones aanstuurde met een gasketel. Ik zit nu dus met stoken via stooklijn (wat tuning nodig heeft) en wat oude radiatoren die nooit zijn ingeregeld. Ik durf dus niet te zeggen dat de buffer inefficiënt is, er zijn nogal wat variabelen in het spel voor nu
5670PV op OzOOO, 5640PV op WnWWW, 3150PV op muur op ZZZW, vloerisolatie, HR++,dakisolatie, PANA 9Jmonoblock WP, Ioniq EV 2017
op die fiets
Ik zet die voor in de toekomst op de hitlist als een volgende stap, zullen tzt ook nog nieuwe radiatoren komen dus ga dit even stapje voor stapje helemaal inrichten I guess.
Nunc purus risus, volutpat sagittis, lobortis at, dignissim sed, sapien
Grappig dat die Patrick die bij de Groene Nerds een verhaal kwam houden over warmtepompen "eigenljk altijd een parallel buffervat" installeert, want dat bracht "rust in de installatie".Carboy54 schreef op donderdag 25 september 2025 @ 13:52:
@polthemol een parallel buffer is per saldo altijd inefficiënt en vaak overbodig:
https://renewableheatingh...cient-installation-guide/
Ik had altijd al het vermoeden dat die rust voor de installateur was ten koste van efficientie voor de bewoner.
Klopt hufterproof net als de cv ketel op 80 graden. Zonder buffer wel meer aandacht voor het fijn tunen en minimale actieve waterinhoud.jelleeelco schreef op donderdag 25 september 2025 @ 14:25:
[...]
Grappig dat die Patrick die bij de Groene Nerds een verhaal kwam houden over warmtepompen "eigenljk altijd een parallel buffervat" installeert, want dat bracht "rust in de installatie".
Ik had altijd al het vermoeden dat die rust voor de installateur was ten koste van efficientie voor de bewoner.
Weheat Sparrow + WH-MDC09J3E5 + ITHO AMBER 9.5. 26x245 WP Panelen. WP boiler 200L Adviseur Warmtepomponline&Fancoilonline
Het erge is ook nog dat hij zich in die podcast adverteerde als 'expert in warmtepompen' en 'dat er veel mis ging in het installatiewereldje' om vervolgens over parallel buffers te beginnenjelleeelco schreef op donderdag 25 september 2025 @ 14:25:
[...]
Grappig dat die Patrick die bij de Groene Nerds een verhaal kwam houden over warmtepompen "eigenljk altijd een parallel buffervat" installeert, want dat bracht "rust in de installatie".
Ik had altijd al het vermoeden dat die rust voor de installateur was ten koste van efficientie voor de bewoner.
@Carboy54 jij installeert veel, is het redelijk om van mijn installateur te verwachten dat hij een stooklijn instelt? Heb nu een simpele aan/uit-thermostaat hangen. Of kan ik dat net zo goed zelf oppakken met de app/portal van WeHeat?
Jaren '30 woning | ZP: 16x 300Wp zuid, 8x 450Wp oost, 6x 450Wp west SolarEdge | Gasloos sinds 31 okt 2025 | WeHeat Blackbird P80 | EV: Corsa-E (2020) & ID.3 (2020)
Ja, het was echt een walgelijke podcast. En ook slecht dat de Groene Nerds zich hiervoor lenen. Hij begon ook over 'onderhoudscontracten' want dat was toch 'echt nodig' en ach ja, 'slechts 20,- per maand en dat is toch fijn als zekerheid'.Pr088 schreef op donderdag 25 september 2025 @ 14:45:
[...]
Het erge is ook nog dat hij zich in die podcast adverteerde als 'expert in warmtepompen' en 'dat er veel mis ging in het installatiewereldje' om vervolgens over parallel buffers te beginnen![]()
@Carboy54 jij installeert veel, is het redelijk om van mijn installateur te verwachten dat hij een stooklijn instelt? Heb nu een simpele aan/uit-thermostaat hangen. Of kan ik dat net zo goed zelf oppakken met de app/portal van WeHeat?
Ook dat hele gelul dat hybride maar onzin is, en dat je alleen voor het 'beste' kan gaan: FE. Tja moet je dan wel budget en ruimte voor hebben.
Dit zijn ongeveer 5 punten die je in kan vullen. Is eigenlijk heel makkelijk empirisch vast te stellen. Begin met de standaard instellingen. Stel het is buiten 15 graden en je krijgt het niet warm: tikkeltje naar omhoog. Krijg je het te warm, tikkeltje naar beneden (voor de 15graden buiten temp als dat een datapunt is).Pr088 schreef op donderdag 25 september 2025 @ 14:45:
[...]
... Of kan ik dat net zo goed zelf oppakken met de app/portal van WeHeat?
En zo beetje bij beetje finetunen...
Maar Patrick Schimmel is nu Heat Geek Nederland gestart en heeft ook de UK cursus gehad:
YouTube: De zin en onzin van buffers bij warmtepompen
YouTube: De zin en onzin van buffers bij warmtepompen
5670PV op OzOOO, 5640PV op WnWWW, 3150PV op muur op ZZZW, vloerisolatie, HR++,dakisolatie, PANA 9Jmonoblock WP, Ioniq EV 2017
Mss dat hij zijn standpunt dan herzietBarryH schreef op donderdag 25 september 2025 @ 15:04:
Maar Patrick Schimmel is nu Heat Geek Nederland gestart en heeft ook de UK cursus gehad:
YouTube: De zin en onzin van buffers bij warmtepompen
Huur een bouwdroger. Veel efficiënter. Is alles zo droog.Satefan schreef op donderdag 25 september 2025 @ 12:50:
Omdat de hele benedenverdieping hier voorzien is van stucwerk is het nogal vochting in huis (de druppels lopen langs de ramen, aan de binnenkant bedoel ik dan). De BB maar even aangezet (en ventileren natuurlijk).
[Afbeelding]
Ik begrijp dat het ook niet te snel moet gaan bij stucwerk?Kevin1990 schreef op donderdag 25 september 2025 @ 15:20:
[...]
Huur een bouwdroger. Veel efficiënter. Is alles zo droog.
Het is lastig om het te snel te laten drogen.Satefan schreef op donderdag 25 september 2025 @ 15:26:
[...]
Ik begrijp dat het ook niet te snel moet gaan bij stucwerk?
Dat hoort bij de in bedrijf stelling maar als je je erin verdiept hoe een stooklijn werkt kan je dat prima zelf. Het is zeker geen rocket science hoor.Pr088 schreef op donderdag 25 september 2025 @ 14:45:
[...]
Het erge is ook nog dat hij zich in die podcast adverteerde als 'expert in warmtepompen' en 'dat er veel mis ging in het installatiewereldje' om vervolgens over parallel buffers te beginnen![]()
@Carboy54 jij installeert veel, is het redelijk om van mijn installateur te verwachten dat hij een stooklijn instelt? Heb nu een simpele aan/uit-thermostaat hangen. Of kan ik dat net zo goed zelf oppakken met de app/portal van WeHeat?
Weheat Sparrow + WH-MDC09J3E5 + ITHO AMBER 9.5. 26x245 WP Panelen. WP boiler 200L Adviseur Warmtepomponline&Fancoilonline
Even kijken: hij presenteert het zelf.jelleeelco schreef op donderdag 25 september 2025 @ 15:18:
[...]
Mss dat hij zijn standpunt dan herziet
Installateurs krijgen het vaak ook zo uitgelegd van de fabrikant.
[ Voor 13% gewijzigd door BarryH op 25-09-2025 15:57 ]
5670PV op OzOOO, 5640PV op WnWWW, 3150PV op muur op ZZZW, vloerisolatie, HR++,dakisolatie, PANA 9Jmonoblock WP, Ioniq EV 2017
Toevallig heb ik vorig week een tijdje staan te kletsen met Patrick (en ik wist niet van die podcast) maar ik kreeg toch echt de indruk dat hij heel goed weet waar hij het over heeft (ook nog specifiek over buffers gehad)jelleeelco schreef op donderdag 25 september 2025 @ 15:18:
[...]
Mss dat hij zijn standpunt dan herziet
Conclusie; prima cursus dus van Heat Geek?
Tot voor kort predikte hij uitsluitend voor buffers om pendelen tegen te gaan en nu blijkt dat de onbalans juist pendelen veroorzaakt. 🤗BarryH schreef op donderdag 25 september 2025 @ 15:04:
Maar Patrick Schimmel is nu Heat Geek Nederland gestart en heeft ook de UK cursus gehad:
YouTube: De zin en onzin van buffers bij warmtepompen
Weheat Sparrow + WH-MDC09J3E5 + ITHO AMBER 9.5. 26x245 WP Panelen. WP boiler 200L Adviseur Warmtepomponline&Fancoilonline
Ja. Ik heb de heat geek uk website blogs en filmpjes bekeken en ik ben wel positief. Hopelijk komen er nu meer installateurs die efficiënte installaties gaan plaatsenCarboy54 schreef op donderdag 25 september 2025 @ 16:00:
[...]
Tot voor kort predikte hij uitsluitend voor buffers om pendelen tegen te gaan en nu blijkt dat de onbalans juist pendelen veroorzaakt. 🤗
5670PV op OzOOO, 5640PV op WnWWW, 3150PV op muur op ZZZW, vloerisolatie, HR++,dakisolatie, PANA 9Jmonoblock WP, Ioniq EV 2017
Ja idd. Alleen het ideale huis kan zonder buffer en dat huis bestaat bijna niet heeft hij meerdere keren gezegd. Oa in podcast van Groene Nerds. Iedereen kan gelukkig van gedachten veranderen.Carboy54 schreef op donderdag 25 september 2025 @ 16:00:
[...]
Tot voor kort predikte hij uitsluitend voor buffers om pendelen tegen te gaan en nu blijkt dat de onbalans juist pendelen veroorzaakt. 🤗
Volgens mij zijn er best wat huizen die aan die ideale standaard voldoen, ik kan het mis hebben natuurlijk.GoEV6 schreef op donderdag 25 september 2025 @ 19:23:
[...]
Ja idd. Alleen het ideale huis kan zonder buffer en dat huis bestaat bijna niet heeft hij meerdere keren gezegd. Oa in podcast van Groene Nerds. Iedereen kan gelukkig van gedachten veranderen.
Wij zitten zelf in grote verbouwing momenteel en we zijn zelf aan de gang gegaan met de installatie van vloerverwarming overal (160 m² in totaal straks, altijd alle groepen open). Op elke verdieping ligt straks vloerverwarming (3 verdiepingen) en op de badkamer straks een extra radiator erbij voor die extra warmte die daar nodig is.
Toen onze installateur met een buffervat aan kwam zetten moest ik hem toch even heel raar aankijken.
Ik ben maar een amateur en zeker geen prof hierin maar volgens mij zt er nog een ijzer draadje aan de thermostaatknop (die witte) toch? ik denk dat die ergens in een soort van dompelbuisje gaat. Bij ons kon ik die er zo uittrekken. Daar zat een temperatuurvoelertje aan. Ik denk dat die mengt omdat die een te hoge temperatuur voelt. Maar ik denk dat de profs zullen zeggen dat je verdeler niet geschikt is. Misschien om je te helpen nog even een foto maken van de volledige verdeler?alikebab1 schreef op donderdag 25 september 2025 @ 20:48:
[Afbeelding]
Kan iemand mij helpen hoe de vloerverwarming verdeler werkt? Water is 24 graden terwijl er 34 uit de warmtepomp komt. Heb het idee dat die bij mengt, regel ik dat met die linkerknop? Rechter witte knop staat helemaal open.
Nee dat klopt maar daar is het op dit moment niet de temperatuur voor om het te snel te laten gaan. Dat vocht moet uit de woning en dat doe je met een bouwdroger.Satefan schreef op donderdag 25 september 2025 @ 15:26:
[...]
Ik begrijp dat het ook niet te snel moet gaan bij stucwerk?
Als het 35+ graden is zou je goed kunnen ventileren zonder bouwdroger maar ik zou bij een verhuurbedrijf een bouwdroger halen voor een x periode. Geen idee hoe nat eht is en hoeveel oppervlakte er gestuced is en hoe dik natuurlijk.
Wij kregen er een jerrycan bij. De Machine sloeg af als die meette dat de jerrycan te vol zat. Ik was die kleine jerrycan al snel zat en heb daarom een speciekuip neer gezet. Scheelde mij om de paar uur water legen.
Bij ons heeft die alleen voor de benden verdieping een week aangestaan. In februari dus net wat kouder en misschein ook wat vochtiger buiten.
En de naam bouwdroger is niet heleaal correct. Het is een grote vochtvreter die herrie maakt
Niet erg handig. Nu heb je 1 deel op de vorige pagina van het topic staan en de ander 2 berichten daarna op een andere pagina.
Nu een mooie foto met alle 2 de delen op 1 plaatje en dan nog iets uitgezoomd zodat je ook net het leidingwerk erboven nog wat kan zien?
Als de warmtepomp 34 graden maakt en er komt maar 24 beneden op de meter zichtbaar dan heb je of ergens heel veel verlies (denk het neit) of hij mengt ergens. Dat laatste kun je misschien of oplossen en ik denk dat het in de verdeler zit maar niet makkelijk te zien voor mij.
Experts als @Carboy54 of @Stoker kunnen dit beter beoordelen maar dit lijkt mij geen 'nieuwe hybride' verdeler, en er zit een pomp op dus ik vermoed dat dit een ouderwetse mengverdeler is. En ja, die mengt het retourwater met de aanvoer.alikebab1 schreef op donderdag 25 september 2025 @ 20:48:
[Afbeelding]
Kan iemand mij helpen hoe de vloerverwarming verdeler werkt? Water is 24 graden terwijl er 34 uit de warmtepomp komt. Heb het idee dat die bij mengt, regel ik dat met die linkerknop? Rechter witte knop staat helemaal open.
Lekker laten verwijderen en vervangen voor een LTV verdeler, dan wel hybride verdeler als je nog een CV ketel in je circuit hebt.
Dit is een mengverdeler, die je raadt het nooit: mengt.alikebab1 schreef op donderdag 25 september 2025 @ 21:06:
[Afbeelding]
Excuus, 3 maal is scheepsrecht dan maar. Het zit in een kastje in de keuken dus kan er erg slecht bij (dit was vroeger de garage).
Vervangen idd.
1 mengt,
2 verbruik van de waterpomp
1 mengt,
2 verbruik van de waterpomp
Warmtepomponline.com & Fancoilonline.com Amber 65, F-gassen II
En de aanvoer leidingen zijn met 15mm een tikje dun?
PV Output - Obdam; SolarEdge SE5K 'Voor korte strings'; 12x350Wp Oost-West 13°; 8x415Wp Zuid 10°; Totaal 7520Wp.
Gisteren de Sparrow even een dag op stooklijk gezet om het huis beetje op te warmen. Zoals verwacht werd het (mij) iets te warm, dus weer op OT gezet nadat hij een uur of 8 had gedraait. Vanmorgen wilde ik hetzelfde doen maar nu slaat de WP niet aan. Weet iemand of er een bepaalde waarde is waarop hij aanslaat? Huidige watertemperatuur is 18.7 en gevraagd is 23, dan zou hij toch aan moeten springen? Na het veranderen naar stooklijk ging wel gelijk de pomp lopen (ik neem aan om het water te checken) maar daarna alles uit.
mogelijke probleem mogelijk gevonden: 2 ontluchters op hoogste stuk van de leiding die niets meer doen. Te zien aan de verkleuring zijn het oudjes en mogelijk door alles en iedereen gemist al die jarenCarboy54 schreef op donderdag 25 september 2025 @ 10:29:
[...]
Bij een parallelle buffer hoort een extra pomp. Probleem is vaak de juiste balans te vinden tussen de flow van de warmtepomp en dus die extra afgaande pomp. Die balans moet worden gevonden.
Straks eens vervangen, ik vermoed dat er een stevige luchtbel in dat stuk leiding zit waardoor 1 helft van het huis niet/nauwelijks cvwater krijgt
Nunc purus risus, volutpat sagittis, lobortis at, dignissim sed, sapien
Al eens geprobeerd alles dicht te zetten, behalve die kant van het huis, vaak door de druk lukt het wel om die bel er uit te krijgen op dat punt. Ik heb dit ook in een vervelende bocht in huis, als ik dan de rest van het huis dicht zet hoor ik hem letterlijk doorschieten naar de hoogste radiator in huis en daar ontlucht ik hem dan.polthemol schreef op vrijdag 26 september 2025 @ 08:55:
[...]
mogelijke probleem mogelijk gevonden: 2 ontluchters op hoogste stuk van de leiding die niets meer doen. Te zien aan de verkleuring zijn het oudjes en mogelijk door alles en iedereen gemist al die jaren
Straks eens vervangen, ik vermoed dat er een stevige luchtbel in dat stuk leiding zit waardoor 1 helft van het huis niet/nauwelijks cvwater krijgt
gaat niet, er is geen radiator die hoger hangt helaasRazer schreef op vrijdag 26 september 2025 @ 09:07:
[...]
Al eens geprobeerd alles dicht te zetten, behalve die kant van het huis, vaak door de druk lukt het wel om die bel er uit te krijgen op dat punt. Ik heb dit ook in een vervelende bocht in huis, als ik dan de rest van het huis dicht zet hoor ik hem letterlijk doorschieten naar de hoogste radiator in huis en daar ontlucht ik hem dan.
Nunc purus risus, volutpat sagittis, lobortis at, dignissim sed, sapien
Wat nu als hij elders gewone radiatoren heeft?Stoker schreef op donderdag 25 september 2025 @ 22:22:
Vervangen idd.
1 mengt,
2 verbruik van de waterpomp
Op zolder waar we nu nog helemaal geen verwarming hebben, wil ik 2 Jaga Strada Hybrid LTV radiatoren plaatsen in 2 verschillende kamers (op basis van 35 graden stookwater en afmeting van ruimte kwam ik op uit STRW.05018011.133ACO). De rest van het huis is allemaal wel voorzien van vloerverwarming en wordt sinds een paar dagen verwarmd door de paar maanden eerder geinstalleerde P80. De radiatoren zitten ongeveer 5 meter vanaf de plek waar de doorstroompomp zit (ook op zolder).
Ik snap dat doorstroming van WP zo groot mogelijk moet zijn, maar met vloerverwarming op 2 etages en garage hebben we het gauw over 150m2 oppervlakte.
Ik moet nog een beslissing maken over de aansluit set incl thermostaat/knop/voetventiel etc.
De leidingen komen bij de ene radiator van rechts en bij de ander van de linkerkant. Welke aansluitset en radiator/instelknop/voetventiel raden jullie mij aan?
Ik snap dat doorstroming van WP zo groot mogelijk moet zijn, maar met vloerverwarming op 2 etages en garage hebben we het gauw over 150m2 oppervlakte.
Ik moet nog een beslissing maken over de aansluit set incl thermostaat/knop/voetventiel etc.
De leidingen komen bij de ene radiator van rechts en bij de ander van de linkerkant. Welke aansluitset en radiator/instelknop/voetventiel raden jullie mij aan?
Nou, zojuist akkoord gegeven op de offerte voor een BlackBird P60. Spannend. Nog wel het een en ander te doen aan voorbereidend werk.
Afgesproken dat ze pas na het stookseizoen begin volgend jaar gaan installeren. Wel alvast aanbetaald zodat ik de subsidie voor dit jaar nog kan krijgen. Mocht het subsidie bedrag verhoogt worden dan annuleer ik de huidige offerte en komt er een nieuwe offerte.
Ik ben veel van huis dus niet direct haast ermee.
Afgesproken dat ze pas na het stookseizoen begin volgend jaar gaan installeren. Wel alvast aanbetaald zodat ik de subsidie voor dit jaar nog kan krijgen. Mocht het subsidie bedrag verhoogt worden dan annuleer ik de huidige offerte en komt er een nieuwe offerte.
Ik ben veel van huis dus niet direct haast ermee.
Ja er zijn twee situaties;Mg4gebruiker schreef op vrijdag 26 september 2025 @ 12:21:
[...]
Wat nu als hij elders gewone radiatoren heeft?
1) beneden vloerverwarming en oven radiatoren --> dan zou ik de radiatoren de temperatuur van de vvw geven, wetende dat ze bijna niks meer doen.
2) Als je beneden radiatoren hebt maar vvw als ondersteuning (hoh 15-20cm), dan zou ik daar wel een mengverdeler laten zitten.
heb je optie 1 maar wil je. of kan je het niet warm krijgen; dan kan je ervoor kiezen om de watertemperatuur in te stellen voor de radiatoren (.. zou niet mijn advies zijn overigens) en dan te werken met een thermostatische menger naar de verdeler.
Warmtepomponline.com & Fancoilonline.com Amber 65, F-gassen II
Mag ik vragen of je hier ook nog een boiler bij aangeschaft hebt? Ik zit zelf ook in een offerte traject met een Blackbird P60 en er is een Nexus 2 in 1 200 liter boiler 100 liter buffervat rvs2205 aangeboden. Ik vraag met wel af of dat net zo efficiënt werkt met de weheat intelligence.Guido7619 schreef op vrijdag 26 september 2025 @ 14:41:
Nou, zojuist akkoord gegeven op de offerte voor een BlackBird P60. Spannend. Nog wel het een en ander te doen aan voorbereidend werk.
Afgesproken dat ze pas na het stookseizoen begin volgend jaar gaan installeren. Wel alvast aanbetaald zodat ik de subsidie voor dit jaar nog kan krijgen. Mocht het subsidie bedrag verhoogt worden dan annuleer ik de huidige offerte en komt er een nieuwe offerte.
Ik ben veel van huis dus niet direct haast ermee.
12 x 370wp, Solis S6-GR1P3.6K, 1 x Marstek Venus-E (153.212), HW P1
Nee dat zit geen boilervat bij. Ik heb momenteel een electrische boiler voor de douche welke ik voornamelijk op stroom van de zonnepanelen opwarm.ekops schreef op vrijdag 26 september 2025 @ 14:48:
[...]
Mag ik vragen of je hier ook nog een boiler bij aangeschaft hebt? Ik zit zelf ook in een offerte traject met een Blackbird P60 en er is een Nexus 2 in 1 200 liter boiler 100 liter buffervat rvs2205 aangeboden. Ik vraag met wel af of dat net zo efficiënt werkt met de weheat intelligence.
Ik heb beperkte hoogte beschikbaar op zolder en ben nog in dubio wat ik ga doen. Deze E boiler tijdelijk aangeschaft voor een nooddouche voor tijdens de renovatie van de badkamer. Maar het werkt erg prettig en goed aan te sturen op overschot PV.
Een buffervat is niet nodig bij mij vanwege voldoende vierkante meters vloerverwarming.
Dat klinkt als mijn plan, op zijn vroegst plaatsing in maart 2026. Kan gelijk de gasleiding worden afgesloten. Al moet ik nog contact opnemen met een installateur (en er eentje uitzoeken...) en moet ik zeggen dat ik geen flauw idee heb wat de wachttijden op dit moment zijn. Mag ik vragen door welke partij jij het laat plaatsen?Guido7619 schreef op vrijdag 26 september 2025 @ 14:41:
Nou, zojuist akkoord gegeven op de offerte voor een BlackBird P60. Spannend. Nog wel het een en ander te doen aan voorbereidend werk.
Afgesproken dat ze pas na het stookseizoen begin volgend jaar gaan installeren. Wel alvast aanbetaald zodat ik de subsidie voor dit jaar nog kan krijgen. Mocht het subsidie bedrag verhoogt worden dan annuleer ik de huidige offerte en komt er een nieuwe offerte.
Ik ben veel van huis dus niet direct haast ermee.
Kan je al subsidie aanvragen met enkel een offerte+aanbetaling? Dat wist ik niet en is op zich wel interessant. Ik heb nog iets meer dan een jaar de tijd om subsidie voor mijn kozijnen (+triple glas) aan te vragen en daar wacht ik bewust mee zodat ik dat gelijk met de warmtepomp subsidie kan aanvragen voor een verhoogde subsidie op mijn kozijnen.
Waar ik nog niet helemaal over uit ben is de plek van het boilervat voor SWW. Waar mijn ketel nu hangt is weinig ruimte (hoogstens voor de binnenunit) die zou dan eventueel in de nabijgelegen kamer of de ongeïsoleerde garage (desnoods in een geïsoleerde houten kast, maar dan zit je met de leidingen) die aan de woning vast zit geplaatst moeten worden. Daar hoop ik met een goede installateur over na te kunnen denken
Mijn verwachting Blackbird P60 of P80 (overleg met installateur wat handig is) + boilervat + vervanging van de mengverdeler van mijn VV. Afgifte systeem is vloerverwarming op de beganegrond (dus hopelijk voldoende om geen buffervat nodig te hebben) en type 33 (waren voorheen type 11) op de overige kamers waar gestookt gaat worden. Ik stook nu al op 45 graden met mijn cv ketel, lager gaat mij vast lukken maar dat vind mijn ketel niet zo leuk.
[ Voor 11% gewijzigd door Caayn op 26-09-2025 15:11 ]
Ik kies er voor om nu al een aanbetaling te doen bij de installateur maar plaatsing begin volgend jaar. Zo kan ik alsnog gebruik maken van het subsidie bedrag voor 2025. En mochten de regels veranderen voor 2026 is er ook nog de mogelijkheid om de huidige offerte te annuleren en een nieuwe offerte te nemen. Best of both worlds dus. Maar ik ga ervanuit dat je pas subsidie kunt aanvragen als de WP ook daadwerkelijk is geplaatst.Caayn schreef op vrijdag 26 september 2025 @ 15:03:
[...]
Dat klinkt als mijn plan, op zijn vroegst plaatsing in maart 2026. Kan gelijk de gasleiding worden afgesloten. Al moet ik nog contact opnemen met een installateur (en er eentje uitzoeken...) en moet ik zeggen dat ik geen flauw idee heb wat de wachttijden op dit moment zijn. Mag ik vragen door welke partij jij het laat plaatsen?
Kan je al subsidie aanvragen met enkel een offerte+aanbetaling? Dat wist ik niet en is op zich wel interessant. Ik heb nog iets meer dan een jaar de tijd om subsidie voor mijn kozijnen (+triple glas) aan te vragen en daar wacht ik bewust mee zodat ik dat gelijk met de warmtepomp subsidie kan aanvragen voor een verhoogde subsidie op mijn kozijnen.
Waar ik nog niet helemaal over uit ben is de plek van het boilervat voor SWW. Waar mijn ketel nu hangt is weinig ruimte (hoogstens voor de binnenunit) die zou dan eventueel in de nabijgelegen kamer of de ongeïsoleerde garage (desnoods in een geïsoleerde houten kast, maar dan zit je met de leidingen) die aan de woning vast zit geplaatst moeten worden. Daar hoop ik met een goede installateur over na te kunnen denken
Mijn verwachting Blackbird P60 of P80 (overleg met installateur wat handig is) + boilervat + vervanging van de mengverdeler van mijn VV. Afgifte systeem is vloerverwarming op de beganegrond (dus hopelijk voldoende om geen buffervat nodig te hebben) en type 33 (waren voorheen type 11) op de overige kamers waar gestookt gaat worden. Ik stook nu al op 45 graden met mijn cv ketel, lager gaat mij vast lukken maar dat vind mijn ketel niet zo leuk.
Maar omdat je in 2025 al de offerte akkoord geeft en aanbetaling doet mag je dus in 2026 nog gebruik maken van het subsidiebedrag van 2025. Overgangsregeling.
Ze zijn momenteel erg druk dus voor dit jaar hebben ze ook geen tijd meer.
De partij die het gaat doen is zelf ook actief hier op het forum. De welbekende Carboy en Stoker van warmtepomponline.com
Ze staan ook open voor verschillende vormen van doe het zelf waarbij je zelf al een deel of veel doet. Ik zelf heb bijvoorbeeld al het leidingwerk en bekabeling klaar liggen tussen lokatie buitenunit en cv ruimte. Dit voornamelijk ook omdat dit door de badkamer vloer gaat welke ik nu aan het renoveren ben.
Voorts zal ik zelf de cv ketel verwijderen zodat ze gelijk aan de gang kunnen. Scheelt weer uurtjes want dat rekenen ze apart. Dus geen vaste prijs hiervoor wat eigenlijk wel zo helder en eerlijk is.
De meterkast is ook al voorbereidt gezien ik vorig jaar deze heb vervangen voor 3 fase en er toen al rekening me heb gehouden.
Ze zijn ook eerlijk over de kraan die nodig is om het apparaat op je dak te hijsen. Mag je ook zelf organiseren. Misschien ken je wel iemand met en heftruck ofzo. De betaling van de kraan gaat trouwens ook buiten hun om. maar ze kunnen het wel voor je organiseren.
[ Voor 3% gewijzigd door Guido7619 op 26-09-2025 15:28 ]
Of bij 1 afgifte verbeteren door heatfans of nog beter fancoils. Laatste geven bij 30 watertemperatuur ook veel warmte af.Stoker schreef op vrijdag 26 september 2025 @ 14:46:
[...]
Ja er zijn twee situaties;
1) beneden vloerverwarming en oven radiatoren --> dan zou ik de radiatoren de temperatuur van de vvw geven, wetende dat ze bijna niks meer doen.
2) Als je beneden radiatoren hebt maar vvw als ondersteuning (hoh 15-20cm), dan zou ik daar wel een mengverdeler laten zitten.
heb je optie 1 maar wil je. of kan je het niet warm krijgen; dan kan je ervoor kiezen om de watertemperatuur in te stellen voor de radiatoren (.. zou niet mijn advies zijn overigens) en dan te werken met een thermostatische menger naar de verdeler.
Weheat Sparrow + WH-MDC09J3E5 + ITHO AMBER 9.5. 26x245 WP Panelen. WP boiler 200L Adviseur Warmtepomponline&Fancoilonline
Hoewel ik mijn flint met de lyric T6 op uit heb staan gaat de flint toch in de ochtend verwarmen, waar alles uit staat. mijn vraag is Waarom en zien jullie dit ook, ik heb een stooklijn met aan/uit ingesteld. waar de T6 nu op uit staat. dus niet verwarmen. ook in de weheatapp min power of moet ik deze helemaal op 0 zetten.
Ik wil zelf bepalen als het warm wordt, en niet iets waar op ik geen control heb.
/f/image/BiYPLYVWhFj4Qf6RMbodOb0f.png?f=fotoalbum_large)
Ik wil zelf bepalen als het warm wordt, en niet iets waar op ik geen control heb.
/f/image/BiYPLYVWhFj4Qf6RMbodOb0f.png?f=fotoalbum_large)
@rob2011 Maak een screenshot van je control settings.
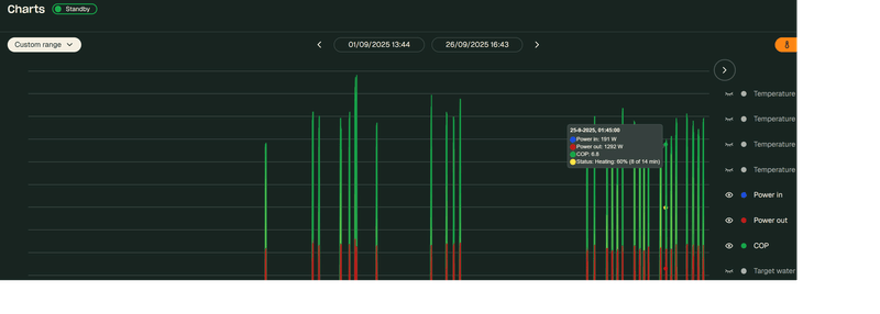
Ik heb trouwens nog nooit 191W uit een Flint gezien, op hoeveel procent compressor draait die hier?
Hier nog nooit onder de 33% gezien met ongeveer 360W.
Ik heb trouwens nog nooit 191W uit een Flint gezien, op hoeveel procent compressor draait die hier?
Hier nog nooit onder de 33% gezien met ongeveer 360W.
Dank voor je advies, het is optie 2Stoker schreef op vrijdag 26 september 2025 @ 14:46:
[...]
Ja er zijn twee situaties;
1) beneden vloerverwarming en oven radiatoren --> dan zou ik de radiatoren de temperatuur van de vvw geven, wetende dat ze bijna niks meer doen.
2) Als je beneden radiatoren hebt maar vvw als ondersteuning (hoh 15-20cm), dan zou ik daar wel een mengverdeler laten zitten.
heb je optie 1 maar wil je. of kan je het niet warm krijgen; dan kan je ervoor kiezen om de watertemperatuur in te stellen voor de radiatoren (.. zou niet mijn advies zijn overigens) en dan te werken met een thermostatische menger naar de verdeler.
Bij mijn weten krijg je de subsidie pas als je een betaalbewijs kunt overleggen .Guido7619 schreef op vrijdag 26 september 2025 @ 14:41:
Afgesproken dat ze pas na het stookseizoen begin volgend jaar gaan installeren. Wel alvast aanbetaald zodat ik de subsidie voor dit jaar nog kan krijgen. Mocht het subsidie bedrag verhoogt worden dan annuleer ik de huidige offerte en komt er een nieuwe offerte.
Ik ben veel van huis dus niet direct haast ermee.
THERMOMETER
Ik wil graag in een aantal ruimten de temperatuur monitoren om te zien of mijn Sparrow overal naar behoren werkt . Hebben jullie advies mbt draadloze thermometers die op een app zijn af te lezen of compatibel zijn met Homewizard ? Ik heb al zo’n display maar om die nu overal neer te zetten is wat overdreven . Ik zoek dus iets eenvoudigers.
Ik wil graag in een aantal ruimten de temperatuur monitoren om te zien of mijn Sparrow overal naar behoren werkt . Hebben jullie advies mbt draadloze thermometers die op een app zijn af te lezen of compatibel zijn met Homewizard ? Ik heb al zo’n display maar om die nu overal neer te zetten is wat overdreven . Ik zoek dus iets eenvoudigers.
Factuur plus betaalbewijs van het volledige bedrag inclusief montage door erkend installateur.RayDelft schreef op vrijdag 26 september 2025 @ 18:19:
[...]
Bij mijn weten krijg je de subsidie pas als je een betaalbewijs kunt overleggen .
Gewoon de temp pakken van een Shelly plug s, is dat een optie?RayDelft schreef op vrijdag 26 september 2025 @ 18:22:
THERMOMETER
Ik wil graag in een aantal ruimten de temperatuur monitoren om te zien of mijn Sparrow overal naar behoren werkt . Hebben jullie advies mbt draadloze thermometers die op een app zijn af te lezen of compatibel zijn met Homewizard ? Ik heb al zo’n display maar om die nu overal neer te zetten is wat overdreven . Ik zoek dus iets eenvoudigers.
20 kWp PV, 17 kw omvormer, 32 kWh batterij, 64 kWh EV
Ik tekende oktober 2024 de offerte, diende hem meteen in en had 2 weken later het geld op de rekening. 2 maanden voor de installatie…STIMPPYYY schreef op vrijdag 26 september 2025 @ 18:51:
[...]
Factuur plus betaalbewijs van het volledige bedrag inclusief montage door erkend installateur.
Dan zou je een mengverdeler kunnen laten zitten.
Warmtepomponline.com & Fancoilonline.com Amber 65, F-gassen II
Kan je ook een screenshot sturen van menutje aansturing?rob2011 schreef op vrijdag 26 september 2025 @ 16:49:
Hoewel ik mijn flint met de lyric T6 op uit heb staan gaat de flint toch in de ochtend verwarmen, waar alles uit staat. mijn vraag is Waarom en zien jullie dit ook, ik heb een stooklijn met aan/uit ingesteld. waar de T6 nu op uit staat. dus niet verwarmen. ook in de weheatapp min power of moet ik deze helemaal op 0 zetten.
Ik wil zelf bepalen als het warm wordt, en niet iets waar op ik geen control heb.
[Afbeelding]
[Afbeelding]
Warmtepomponline.com & Fancoilonline.com Amber 65, F-gassen II
Vorige maand toen onze BB nog helemaal niet hoefde te stoken (want binnen warm genoeg) merkte ik dat deze vanaf 0:10 tot 9:40) had staan stoken in de nacht. Een bericht naar mijn installateur die hulp inschakelde van Weheat support gaf opheldering. Blijkbaar was BB de verbinding met mijn OT thermostaat kwijt geraakt en automatisch in stooklijn stand gaan staan. De nacht dat dit gebeurde werd het buiten wel flink fris en ging die dus stoken (temp zakte onder 11 graden). De nacht erna deed die dat weer en heb ik de netspanning er maar af gehaald (2:40). Nadat de volgende dag de netspanning weer hersteld werd was er blijkbaar ook weer verbinding met mijn thermostaat en is het niet weer voorgekomen.
Vind het vreemd dat de app mij hier geen waarschuwing voor gaf en dat er niet vaker wordt geprobeerd de verbinding met de thermostaat ter herstellen?
:strip_exif()/f/image/jlr6Iq34p1wjkXeFXtIr98O7.jpg?f=fotoalbum_large)
Hebben zoiets wel eens meegemaakt?
Vind het vreemd dat de app mij hier geen waarschuwing voor gaf en dat er niet vaker wordt geprobeerd de verbinding met de thermostaat ter herstellen?
:strip_exif()/f/image/jlr6Iq34p1wjkXeFXtIr98O7.jpg?f=fotoalbum_large)
Hebben zoiets wel eens meegemaakt?
Ja hoor... Welke thermostaat heb je?Herbiek616 schreef op vrijdag 26 september 2025 @ 20:19:
Vorige maand toen onze BB nog helemaal niet hoefde te stoken (want binnen warm genoeg) merkte ik dat deze vanaf 0:10 tot 9:40) had staan stoken in de nacht. Een bericht naar mijn installateur die hulp inschakelde van Weheat support gaf opheldering. Blijkbaar was BB de verbinding met mijn OT thermostaat kwijt geraakt en automatisch in stooklijn stand gaan staan. De nacht dat dit gebeurde werd het buiten wel flink fris en ging die dus stoken (temp zakte onder 11 graden). De nacht erna deed die dat weer en heb ik de netspanning er maar af gehaald (2:40). Nadat de volgende dag de netspanning weer hersteld werd was er blijkbaar ook weer verbinding met mijn thermostaat en is het niet weer voorgekomen.
Vind het vreemd dat de app mij hier geen waarschuwing voor gaf en dat er niet vaker wordt geprobeerd de verbinding met de thermostaat ter herstellen?
[Afbeelding]
Hebben zoiets wel eens meegemaakt?
Ik heb er gisteren nog over gepost.
Lyric T6Razer schreef op vrijdag 26 september 2025 @ 20:44:
[...]
Ja hoor... Welke thermostaat heb je?
Ik heb er gisteren nog over gepost.
Vreemd . Mijn Lyric T6 staat op 21,5 graden . Die stuurt de Sparrow aan . In het portal staat de gevraagde temp inderdaad op 21,5 graden . Inmiddels is die temp bereikt . Desondanks staat in de portal dat de kamertemp nu 20,6 is . Die staat vrolijk met ruim 2 kW vraag te pompen . Waar haalt hij die kamertemo vandaan ? Kennelijk niet uit de Lyric . Hij zal dus nog wel even doorgaan denk ik en flink overshooten .
Hoe weet je dat deze bereikt is? Haalt z’n temp uit de Lyric. Die rond af op halve graden terwijl WeHeat de correcte temp laat zien (op komma nauwkeurig)RayDelft schreef op vrijdag 26 september 2025 @ 21:03:
Vreemd . Mijn Lyric T6 staat op 21,5 graden . Die stuurt de Sparrow aan . In het portal staat de gevraagde temp inderdaad op 21,5 graden . Inmiddels is die temp bereikt . Desondanks staat in de portal dat de kamertemp nu 20,6 is . Die staat vrolijk met ruim 2 kW vraag te pompen . Waar haalt hij die kamertemo vandaan ? Kennelijk niet uit de Lyric . Hij zal dus nog wel even doorgaan denk ik en flink overshooten .
Heb ik al paar keer over geschreven, zelfde ervaring met de T6, inmiddels zit de ketel module van de T6 hier op een smart stekker die 1x in de week even een power cycle doet.
Voorheen dit keer of 5-6 gezien in 1 winter, daarna geen enkele keer meer.
En kijk ook eens naar de gevraagde water temperatuur in de portal vanuit de thermostaat.RayDelft schreef op vrijdag 26 september 2025 @ 21:03:
Vreemd . Mijn Lyric T6 staat op 21,5 graden . Die stuurt de Sparrow aan . In het portal staat de gevraagde temp inderdaad op 21,5 graden . Inmiddels is die temp bereikt . Desondanks staat in de portal dat de kamertemp nu 20,6 is . Die staat vrolijk met ruim 2 kW vraag te pompen . Waar haalt hij die kamertemo vandaan ? Kennelijk niet uit de Lyric . Hij zal dus nog wel even doorgaan denk ik en flink overshooten .
Dat bedoel ik ook. In 2026 installeren maar subsidiebedrag van 2025 kunnen krijgen.RayDelft schreef op vrijdag 26 september 2025 @ 18:19:
[...]
Bij mijn weten krijg je de subsidie pas als je een betaalbewijs kunt overleggen .
De portal en de app geven de gevraagde kamertemperatuur juist weer . AlsRazer schreef op vrijdag 26 september 2025 @ 21:26:
[...]
En kijk ook eens naar de gevraagde water temperatuur in de portal vanuit de thermostaat.
Ik die hoger of lager zet verschijnt dat ook in de weheat app. Alleen het display van de Lyric geeft 21,5 aan ( dat is ook de gevraagde dus de temp is nu juist ) maar volgens de portal is het pas 20,8 ( op dit moment ) dus die lijkt zelf een waarde te verzinnen . Heb naast de
Lyric nog een andere thermomemeyer gezet om te kijken wat die zegt ( Homewizard display ) en die wijst 21,6 aan .( Lyric dus 21,5) Dus ik neem aan dat dat wel klopt . Hoe nu de warmtepomp een lagere kamertemp ziet is me een raadsel .
En dat is alleen om te voorkomen dat die langere tijd in Stooklijn gaat staan terwijl je die ingesteld hebt op OT thermostaat (=Lyric T6) ? Als je pech hebt dan staat die dus de hele week bijv s'avonds te stoken als het dan flink fris is totdat die na week herstart en de verbinding weer hersteld?Razer schreef op vrijdag 26 september 2025 @ 21:24:
[...]
Heb ik al paar keer over geschreven, zelfde ervaring met de T6, inmiddels zit de ketel module van de T6 hier op een smart stekker die 1x in de week even een power cycle doet.
Zoals ik al eerder aangaf zou het fraaier zijn als de app een melding geeft aan de gebruiker dat die de verbinding met de thermostaat kwijt is (bijv check van 1 maal in het uur oid?)
Welke watertemperatuur vraagt je T6? Dat is het punt, daar stuurt de WeHeat op.RayDelft schreef op vrijdag 26 september 2025 @ 21:42:
[...]
De portal en de app geven de gevraagde kamertemperatuur juist weer . Als
Ik die hoger of lager zet verschijnt dat ook in de weheat app. Alleen het display van de Lyric geeft 21,5 aan ( dat is ook de gevraagde dus de temp is nu juist ) maar volgens de portal is het pas 20,8 ( op dit moment ) dus die lijkt zelf een waarde te verzinnen . Heb naast de
Lyric nog een andere thermomemeyer gezet om te kijken wat die zegt ( Homewizard display ) en die wijst 21,6 aan .( Lyric dus 21,5) Dus ik neem aan dat dat wel klopt . Hoe nu de warmtepomp een lagere kamertemp ziet is me een raadsel .
Door de power cycle verliest hij hier zijn verbinding niet meer. Daar krijgt die blijkbaar de kans niet meer voor met elke week een reboot.Herbiek616 schreef op vrijdag 26 september 2025 @ 21:55:
[...]
En dat is alleen om te voorkomen dat die langere tijd in Stooklijn gaat staan terwijl je die ingesteld hebt op OT thermostaat (=Lyric T6) ? Als je pech hebt dan staat die dus de hele week bijv s'avonds te stoken als het dan flink fris is totdat die na week herstart en de verbinding weer hersteld?
Zoals ik al eerder aangaf zou het fraaier zijn als de app een melding geeft aan de gebruiker dat die de verbinding met de thermostaat kwijt is (bijv check van 1 maal in het uur oid?)
Hij vraagt nu 38 graden.Razer schreef op vrijdag 26 september 2025 @ 21:59:
[...]
Welke watertemperatuur vraagt je T6? Dat is het punt, daar stuurt de WeHeat op.
Maar wat ik niet snap is dat de weheat app een andere kamertemperatuur meet dan de Lyric . De gemeten T komt toch van de Lyric vandaan? Hoe kan die dan anders zijn.
[ Voor 26% gewijzigd door RayDelft op 26-09-2025 22:37 ]
@RayDelft ben zeer tevreden over Sonoff zigbee, sl dan niet met Display.
Stoker schreef op vrijdag 26 september 2025 @ 19:38:
[...]
Kan je ook een screenshot sturen van menutje aansturing?
aan uit instellingen
Oké dankjewel. Waarom heb je m op aan/uit staan? Weheat adviseert met klem de Ot thermostaat of stooklijn, aan/uit schijnt lastiger te zijn, ieder merk doet dit op z’n eigen manier (details weet ik daar ook niet van) en kan misschien daarom niet goed gaan.
In jou geval zou ik het probleem willen uitsluiten, ik denk dat het in deze aansturing ligt. Kan je een opentherm thermostaat ergens op de kop tikken? Dan weet je of het aan de thermostaat ligt, of aan je warmtepomp.
Ik denk de thermostaat 🤫
In jou geval zou ik het probleem willen uitsluiten, ik denk dat het in deze aansturing ligt. Kan je een opentherm thermostaat ergens op de kop tikken? Dan weet je of het aan de thermostaat ligt, of aan je warmtepomp.
Ik denk de thermostaat 🤫
Warmtepomponline.com & Fancoilonline.com Amber 65, F-gassen II
Pas wel op dat in propaan R290 installaties binnenshuis geen automatische ontluchters mogen worden toegepast.polthemol schreef op vrijdag 26 september 2025 @ 08:55:
[...]
mogelijke probleem mogelijk gevonden: 2 ontluchters op hoogste stuk van de leiding die niets meer doen. Te zien aan de verkleuring zijn het oudjes en mogelijk door alles en iedereen gemist al die jaren
Straks eens vervangen, ik vermoed dat er een stevige luchtbel in dat stuk leiding zit waardoor 1 helft van het huis niet/nauwelijks cvwater krijgt
Weheat Sparrow + WH-MDC09J3E5 + ITHO AMBER 9.5. 26x245 WP Panelen. WP boiler 200L Adviseur Warmtepomponline&Fancoilonline
De lyric t6 kan ook OT hier op stond deze ook na de installatie in de zomer, ik kreeg hiermee de wp niet aan als test run deels was het te warm maar geen lekker gevoel, de installateur kon deze van afstand zien en testen waar alles ok was.Stoker schreef op zaterdag 27 september 2025 @ 06:57:
Oké dankjewel. Waarom heb je m op aan/uit staan? Weheat adviseert met klem de Ot thermostaat of stooklijn, aan/uit schijnt lastiger te zijn, ieder merk doet dit op z’n eigen manier (details weet ik daar ook niet van) en kan misschien daarom niet goed gaan.
In jou geval zou ik het probleem willen uitsluiten, ik denk dat het in deze aansturing ligt. Kan je een opentherm thermostaat ergens op de kop tikken? Dan weet je of het aan de thermostaat ligt, of aan je warmtepomp.
Ik denk de thermostaat 🤫
Deze setup in in mijn 2e huis en ben er vaak alleen maar weekend, de wp gaat er voor zorgen dat het niet onder de 15-17 graden komt (testen) zie ook eerdere posts over dit. Vandaar de aan uit. Dit werkt uitstekend met dewarmte wp en met t6 en het schema van de Lyric.
Dus waarom ook niet met de Flint zou niet anders moeten zijn.
De t6 zit gewoon met kabel aangesloten en ik had al een factory reset gedaan, allemaal niks vreemd aan de thermostaat.
Dus met OpenTherm zou ik gevoelsmatig veel meer stoken dan nodig is lijkt mij en kan ik minder bij sturen als ik toch aanwezig ben en het optijd warmer wil maken, weet niet of de Lyric tijd schemas dan nog gaan werken. Deze staan nu op verwarmen tussen 11 en 5 naar 17graden ivm zonnepanelen.
Echter zonder signaal zou de Flint nooit mogen verwarmen. De momenten zijn ook nog op volle uren die nergens staan ingesteld en dat is zo vreemd. @Stoker dank voor je reactie
Dank . Ben ernaar aan het kijken.Jpiek schreef op vrijdag 26 september 2025 @ 22:39:
@RayDelft ben zeer tevreden over Sonoff zigbee, sl dan niet met Display.
Ik wil deze week graag met de stooklijn werken. Deze instellingen heb ik nu staan: :strip_exif()/f/image/Mgd4nAKFOkil2jJ9hfsWL7Aa.jpg?f=fotoalbum_large)
Nu is het buiten 13 graden, maar hij geeft aan dat de gevraagde watertemperatuur 18 graden is. Dat begrijp ik niet, want zowel het punt van 9 graden als het punt van 15 graden staat hoger ingesteld. Begrijp ik de stooklijn niet goed?
:strip_exif()/f/image/Mgd4nAKFOkil2jJ9hfsWL7Aa.jpg?f=fotoalbum_large)
Nu is het buiten 13 graden, maar hij geeft aan dat de gevraagde watertemperatuur 18 graden is. Dat begrijp ik niet, want zowel het punt van 9 graden als het punt van 15 graden staat hoger ingesteld. Begrijp ik de stooklijn niet goed?
[ Voor 18% gewijzigd door AgeOfPanic op 27-09-2025 10:49 ]
Let op:
Vragen om, of het aanbieden van referrals zijn op heel tweakers niet toegestaan. Dit topic is daar geen uitzondering op.
Vragen om, of het aanbieden van referrals zijn op heel tweakers niet toegestaan. Dit topic is daar geen uitzondering op.
/f/image/okQv12lmeOFwe2JaW8HyFBy1.png?f=fotoalbum_large)
:strip_exif()/f/image/v7z54oZfyC2c6InVjFf3Pbaz.jpg?f=fotoalbum_large)
:strip_exif()/f/image/u5jqSr4nQY6txpCNJGsYk4Mr.jpg?f=fotoalbum_large)
:strip_exif()/f/image/6Q0yllV7l2kDaK6GTCtdeRwR.jpg?f=fotoalbum_large)