Weheat Sparrow + WH-MDC09J3E5 + ITHO AMBER 9.5. 26x245 WP Panelen. WP boiler 200L Adviseur Warmtepomponline&Fancoilonline
Das ook een hele operatie. Ik denk er over om het buitenblad wel gewoon te laten voor wat het is en daar dan PIR tegenaan met gevelafwerking. De spouw dan wel gewoon rondom luchtdicht maken.ArnoudN schreef op dinsdag 16 januari 2024 @ 16:56:
[...]
Mijn plan was eerst om alleen de spouwmuur te isoleren, maar daar was ik net te laat mee. We gaan nu het buitenblad verwijderen en de 'loze' ruimte opvullen met PIR (15 cm.) met daarop steenstrips. Daardoor blijft het uiterlijk gelijk, maar heb ik wel top isolatie. In de woonkamer (hoog plafond) kan ik op een stukje al het verschil zien. De gevel beneden is nu ongeveer 15/16 graden en de bovenverdieping die al wel is geïsoleerd zit rond de 20 graden.
Vloer ga ik van onderaf isoleren met PIR. Het stuk dat al gedaan is geeft ook veel meer warmte af dan het stuk dat niet gedaan is. En dat laatste stuk is vele malen groter helaas.
Itho Daalderop Amber 95
Ik las jouw jouw verhaal dat je vrouw ondanks de eigenlijke temperatuur van 21 gr het soms nog koud heeft.
Nu weet iedereen dat het gevoel van warm of koud erg subjectief is.
Zelf ben ik ook een koukleum.
Door die lage aanvoer temperatuur bij een warmtepomp kan dan weliswaar die 21 gr gehaald worden maar je kunt
het alsnog niet als behaaglijk ervaren.
Laatst zag ik een filmpje waarin uitgelegd werd wat straling en convectie verwarming met je doet.
Hier onder de link
Let wel dat dat de geïnterviewde een bedrijf heeft welke in infra verwarming doet. Dus het is iets gekleurd maar toch het kijken waard.
Vooral het 2e deel is belangrijk. Daar wordt uitgelegd wat comfort is.
YouTube: 78 Werking infraroodverwarming uitgelegd.
[ Voor 4% gewijzigd door montebaldo55 op 16-01-2024 19:01 ]
Als ik hier onder de uitblaas van de WTW op de bank zit voel ik ook een koude trek.ArnoudN schreef op dinsdag 16 januari 2024 @ 16:47:
[...]
Vorige week haalde ik het ook prima, wel tegen veel kWh'tjes, maar dat is weer een ander probleem. Er is geen trek door de woning. Woning is volledig kierdicht, triple glas in nieuwe kozijnen en uitgerust met een WTW. Die laatste levert ook geen koude trek op, maar wellicht dat ik die nog ga uitrusten met een voorverwarmer om bij vorst net iets meer te kunnen doen.
BUH zou het volgens mij moeten doen, maar ik kan dat verder nog niet echt aantonen.
Mijn plan is om ook een naverwarmer/koeler aan te brengen in de toevoer WTW
Solar Edge 9800WP O/W - Itho Amber 95 | Systeem integrator meet en regeltechniek & KNX | projecterings deskundige CCTV & Inbraaksignalering systemen | Meet- en regeltechniek in de klimaatbeheersing (MRK-A)
Vrees dat je dat niet gaat helpen. Ik verwarm nog met L/L en precies om de door jouw genoemde reden wil ik naar L/W. Of je lucht nu warm maakt of niet.......het blijft tocht. Daarom is koelen met L/L ook alleen daarom al lekker in de zomer. Je voelt continue een luchtflow. In de winter ervaar je dat toch anders. Wind blijft wind.bommer schreef op dinsdag 16 januari 2024 @ 19:20:
[...]
Als ik hier onder de uitblaas van de WTW op de bank zit voel ik ook een koude trek.
Mijn plan is om ook een naverwarmer/koeler aan te brengen in de toevoer WTW
Ik denk dat de lucht snelheid van een L/L hoger is dan een WTW.MotorBeast schreef op dinsdag 16 januari 2024 @ 19:29:
[...]
Vrees dat je dat niet gaat helpen. Ik verwarm nog met L/L en precies om de door jouw genoemde reden wil ik naar L/W. Of je lucht nu warm maakt of niet.......het blijft tocht. Daarom is koelen met L/L ook alleen daarom al lekker in de zomer. Je voelt continue een luchtflow. In de winter ervaar je dat toch anders. Wind blijft wind.
Dacht dat een airco al snel 450 m3 per uur doet per binnen unit, wtw maar 350m3 voor hele huis.
We gaan het mee maken, unit koste niets.
[ Voor 12% gewijzigd door bommer op 16-01-2024 20:15 ]
Solar Edge 9800WP O/W - Itho Amber 95 | Systeem integrator meet en regeltechniek & KNX | projecterings deskundige CCTV & Inbraaksignalering systemen | Meet- en regeltechniek in de klimaatbeheersing (MRK-A)
Vandaag was het een graad of 1 a 2 maar de zon scheen waardoor de warmtepomp niet ging draaien. Maar ik zag dus dat er water uit de vorstbeveiliging komt. Ik heb de warmtepomp op interval staan van 15min. 2 min. En laatst de update gedaan die ik in de mail heb gehad. Mis ik dan nog een instelling? Want lijkt me niet handig als op deze manier het systeem steeds leeg loopt... Ik las dat bij meer mensen die interval alleen werkt als er een verwarmingsignaal is, maar dit moet toch ook kunnen zonder het signaal? Straks is mijn huis nog beter geïsoleerd en dan wordt dit probleem alleen maar groter lijkt me.
Is in onderzoek en gemeld. Wij pakken de Caleffi's nu ook in behalve de ontluchter en het waselement.Brammetje-13-10 schreef op dinsdag 16 januari 2024 @ 20:57:
Vorstbeveiliging druppelt...
Vandaag was het een graad of 1 a 2 maar de zon scheen waardoor de warmtepomp niet ging draaien. Maar ik zag dus dat er water uit de vorstbeveiliging komt. Ik heb de warmtepomp op interval staan van 15min. 2 min. En laatst de update gedaan die ik in de mail heb gehad. Mis ik dan nog een instelling? Want lijkt me niet handig als op deze manier het systeem steeds leeg loopt... Ik las dat bij meer mensen die interval alleen werkt als er een verwarmingsignaal is, maar dit moet toch ook kunnen zonder het signaal? Straks is mijn huis nog beter geïsoleerd en dan wordt dit probleem alleen maar groter lijkt me.
Weheat Sparrow + WH-MDC09J3E5 + ITHO AMBER 9.5. 26x245 WP Panelen. WP boiler 200L Adviseur Warmtepomponline&Fancoilonline
Heb je misschien een fotootje met een voorbeeld? Dan ga ik dat straks ook even fixen hier.Carboy54 schreef op dinsdag 16 januari 2024 @ 21:02:
[...]
Is in onderzoek en gemeld. Wij pakken de Caleffi's nu ook in behalve de ontluchter en het waselement.
Daar moet ik ook eens op gaan letten. Ik moest de afgelopen weken ook regelmatig bijvullen, maar had geen idee waar het zou moeten blijven. Alles is nieuw bij mij, dus het kan nog niet door de buis heen lekken.Brammetje-13-10 schreef op dinsdag 16 januari 2024 @ 20:57:
Vorstbeveiliging druppelt...
Vandaag was het een graad of 1 a 2 maar de zon scheen waardoor de warmtepomp niet ging draaien. Maar ik zag dus dat er water uit de vorstbeveiliging komt. Ik heb de warmtepomp op interval staan van 15min. 2 min. En laatst de update gedaan die ik in de mail heb gehad. Mis ik dan nog een instelling? Want lijkt me niet handig als op deze manier het systeem steeds leeg loopt... Ik las dat bij meer mensen die interval alleen werkt als er een verwarmingsignaal is, maar dit moet toch ook kunnen zonder het signaal? Straks is mijn huis nog beter geïsoleerd en dan wordt dit probleem alleen maar groter lijkt me.
Maar de Caleffi is inderdaad een goeie.
XC40 P8 - Wallbox Copper SB
Top ga ik dat voor nu ook doen!Carboy54 schreef op dinsdag 16 januari 2024 @ 21:02:
[...]
Is in onderzoek en gemeld. Wij pakken de Caleffi's nu ook in behalve de ontluchter en het waselement.
Vandaag weer een gelukkige Panasonic klant ondanks enkele problemen met lekkage. Had per abuis de warmtepomp uit gezet vannacht en gelukkig geen vorstschade door de Caleffi.dikkepad schreef op woensdag 17 januari 2024 @ 07:57:
[...]
Heb je misschien een fotootje met een voorbeeld? Dan ga ik dat straks ook even fixen hier.
Leuke oplossing wel tegen het advies van Caleffi in om de unit te isoleren maar beter dan niets:
YouTube: Insulating an Inta Antifreeze Valve
Weheat Sparrow + WH-MDC09J3E5 + ITHO AMBER 9.5. 26x245 WP Panelen. WP boiler 200L Adviseur Warmtepomponline&Fancoilonline
Specifiek de Caleffi pakken ze toch iets anders aan: YouTube: Insulating a Caleffi Antifreeze valve with 28mm Primary ProCarboy54 schreef op woensdag 17 januari 2024 @ 12:08:
[...]
Vandaag weer een gelukkige Panasonic klant ondanks enkele problemen met lekkage. Had per abuis de warmtepomp uit gezet vannacht en gelukkig geen vorstschade door de Caleffi.
Leuke oplossing wel tegen het advies van Caleffi in om de unit te isoleren maar beter dan niets:
YouTube: Insulating an Inta Antifreeze Valve
Bij mij gaat het gewoon nog steeds iedere 55 minuten door, of het nu nodig is of niet. Sommige zijn wellicht wel nodig, bij andere defrosts zou de interval best wat langer kunnen. Zojuist even terplekke gekeken vlak voor en tijdens een defrost, maar er waren slechts heel licht wat strepen ter hoogte van de verdamperpijpen een paar rijp strepen te zien die verdwijnen als je je vinger op de lamellen legt.
:strip_exif()/f/image/fTOiWobRoUBbD3XVmyuCrlZ0.jpg?f=fotoalbum_large)
Verder viel het mij op, dat op het scherm van de binnenunit, waar de trends te zien zijn, lijkt alsof er veel minder frequent een defrost gedaan wordt, maar zoals te zien is in de Grafane trend is deze gewoon iedere 55 minuten.
@Carboy54 , hoe constateer jij de frequentie van het defrosten (juist omdat we zo dicht bij elkaar wonen en de omstandigheden redelijk gelijk zijn qua vochtigheid)? En kun jij terug zien op welke frequentie de compressor draaide of monitor jij hem nog niet in HA. Ik heb soms het idee dat vanaf een bepaalde frequentie (> X Hz) in relatie van Ta de defrosts gewoon op de timer gaan en er niets slims te vinden is zoals er wel bij Amitime op de site geschreven wordt.
Hieronder het verschil in registratie van de defrosts.Op het display lijkt het of er de afgelopen 12 uur maar 3 defrosts geweest zijn, terwijl dit er in werkelijkheid gewoon 11 zijn geweest.
:strip_exif()/f/image/ZHsyNfvcA8RnBrWy1EjsRzYO.jpg?f=fotoalbum_large)
Itho Daalderop Amber 95
Ik draai rond de 61 Hz continu en ieder uur DF. Lichte bevriezing met korte DF. Jouw blauwe lijn is TC waarde en met vvw daalt deze blijkbaar nauwelijks met korte DF en weinig warmte verlies. Hij is bij jou in ieder geval netjes schoon nu. Geen ha en lees dit regelmatig af. 😅mischa402 schreef op woensdag 17 januari 2024 @ 14:40:
Toch weer even benieuwd hoe het bij de rest gaat met defrosten.
Bij mij gaat het gewoon nog steeds iedere 55 minuten door, of het nu nodig is of niet. Sommige zijn wellicht wel nodig, bij andere defrosts zou de interval best wat langer kunnen. Zojuist even terplekke gekeken vlak voor en tijdens een defrost, maar er waren slechts heel licht wat strepen ter hoogte van de verdamperpijpen een paar rijp strepen te zien die verdwijnen als je je vinger op de lamellen legt.
[Afbeelding]
Verder viel het mij op, dat op het scherm van de binnenunit, waar de trends te zien zijn, lijkt alsof er veel minder frequent een defrost gedaan wordt, maar zoals te zien is in de Grafane trend is deze gewoon iedere 55 minuten.
@Carboy54 , hoe constateer jij de frequentie van het defrosten (juist omdat we zo dicht bij elkaar wonen en de omstandigheden redelijk gelijk zijn qua vochtigheid)? En kun jij terug zien op welke frequentie de compressor draaide of monitor jij hem nog niet in HA. Ik heb soms het idee dat vanaf een bepaalde frequentie (> X Hz) in relatie van Ta de defrosts gewoon op de timer gaan en er niets slims te vinden is zoals er wel bij Amitime op de site geschreven wordt.
Hieronder het verschil in registratie van de defrosts.Op het display lijkt het of er de afgelopen 12 uur maar 3 defrosts geweest zijn, terwijl dit er in werkelijkheid gewoon 11 zijn geweest.
[Afbeelding]
[Afbeelding]
Weheat Sparrow + WH-MDC09J3E5 + ITHO AMBER 9.5. 26x245 WP Panelen. WP boiler 200L Adviseur Warmtepomponline&Fancoilonline
Carboy54 schreef op woensdag 17 januari 2024 @ 14:48:
[...]
Ik draai rond de 61 Hz continu en ieder uur DF. Lichte bevriezing met korte DF. Jouw blauwe lijn is TC waarde en met vvw daalt deze blijkbaar nauwelijks met korte DF en weinig warmte verlies. Hij is bij jou in ieder geval netjes schoon nu. Geen ha en lees dit regelmatig af. 😅 Gevraagd of ze de TP waarde in de toekomst kunnen betrekken bij DF
Weheat Sparrow + WH-MDC09J3E5 + ITHO AMBER 9.5. 26x245 WP Panelen. WP boiler 200L Adviseur Warmtepomponline&Fancoilonline
Maar dat lost het probleem juist nu niet op voor de korte termijn.bbbrumbrum schreef op woensdag 17 januari 2024 @ 13:20:
[...]
Specifiek de Caleffi pakken ze toch iets anders aan: YouTube: Insulating a Caleffi Antifreeze valve with 28mm Primary Pro
Weheat Sparrow + WH-MDC09J3E5 + ITHO AMBER 9.5. 26x245 WP Panelen. WP boiler 200L Adviseur Warmtepomponline&Fancoilonline
In werkelijkheid zie je de Tc wel dalen hoor, maar in ieder geval vandaag in het scherm niet goed geregistreerd.Carboy54 schreef op woensdag 17 januari 2024 @ 14:48:
[...]
Ik draai rond de 61 Hz continu en ieder uur DF. Lichte bevriezing met korte DF. Jouw blauwe lijn is TC waarde en met vvw daalt deze blijkbaar nauwelijks met korte DF en weinig warmte verlies. Hij is bij jou in ieder geval netjes schoon nu. Geen ha en lees dit regelmatig af. 😅
Itho Daalderop Amber 95
Eens, ik ga de mijne ook meer inpakken zoals op "jouw" filmpje.Carboy54 schreef op woensdag 17 januari 2024 @ 14:52:
[...]
Maar dat lost het probleem juist nu niet op voor de korte termijn.
Maar ik heb dan wel een F-serie Pana, die pomp draait sowieso altijd door bij lage temperaturen.
Iig zonder thermostaat, met weet ik (nog) niet.
YouTube: Fitting / Insulating and sealing antifreeze valves correctlybbbrumbrum schreef op woensdag 17 januari 2024 @ 13:20:
[...]
Specifiek de Caleffi pakken ze toch iets anders aan: YouTube: Insulating a Caleffi Antifreeze valve with 28mm Primary Pro
Onder jouw filmpje staat een recenter filmpje van dezelfde gebruiker, hier doen ze het ook zoals Carboy dat doet.
Bij Panasonic heb ik ook lekkende Caleffi's omdat de vorstbeveiliging niet op tijd aan gaat in combinatie met externe thermostaat. Met dergelijke ontwikkelingen moeten wij aan de slag dus.bbbrumbrum schreef op woensdag 17 januari 2024 @ 15:24:
[...]
Eens, ik ga de mijne ook meer inpakken zoals op "jouw" filmpje.
Maar ik heb dan wel een F-serie Pana, die pomp draait sowieso altijd door bij lage temperaturen.
Iig zonder thermostaat, met weet ik (nog) niet.
[ Voor 5% gewijzigd door Carboy54 op 17-01-2024 16:27 ]
Weheat Sparrow + WH-MDC09J3E5 + ITHO AMBER 9.5. 26x245 WP Panelen. WP boiler 200L Adviseur Warmtepomponline&Fancoilonline
@Carboy54Whiskey48 schreef op woensdag 17 januari 2024 @ 15:25:
[...]
YouTube: Fitting / Insulating and sealing antifreeze valves correctly
Onder jouw filmpje staat een recenter filmpje van dezelfde gebruiker, hier doen ze het ook zoals Carboy dat doet.
Is dat de manier zoals jullie het nu doen ?
In dat filmpje hier boven?
Dan valt er bij mij ook nog winst te behalen.
Ik heb er ondanks de update nog geen enkel vertrouwen in dat onder de 7 graden de Amber de circulatie pomp laat draaien of het verwarmingslint aan gaat als er geen warmtevraag is door de kamer thermostaat.
Niets wijst daar op, helaas.
[ Voor 18% gewijzigd door Jan2023 op 17-01-2024 17:51 ]
Amber 95 sinds 10 / 2023 en 9 x 365 Wp glas / glas solarwatt
Daar wordt aan gewerkt. De product manager zit deze week in Azie 😆 7 graden plus TUI 4 he 😉Jan2023 schreef op woensdag 17 januari 2024 @ 17:39:
[...]
@Carboy54
Is dat de manier zoals jullie het nu doen ?
In dat filmpje hier boven?
Dan valt er bij mij ook nog winst te behalen.
Ik heb er ondanks de update nog geen enkel vertrouwen in dat onder de 7 graden de Amber de circulatie pomp laat draaien of het verwarmingslint aan gaat als er geen warmtevraag is door de kamer thermostaat.
Niets wijst daar op, helaas.
Weheat Sparrow + WH-MDC09J3E5 + ITHO AMBER 9.5. 26x245 WP Panelen. WP boiler 200L Adviseur Warmtepomponline&Fancoilonline
Ja bedankt voor je reaktie.Carboy54 schreef op woensdag 17 januari 2024 @ 17:52:
[...]
Daar wordt aan gewerkt. De product manager zit deze week in Azie 😆
Maar is het verstandig om de isolatie aan te passen zoals in dat filmpje?
Dat was de vraag.
Amber 95 sinds 10 / 2023 en 9 x 365 Wp glas / glas solarwatt
Daarom de settings weer terug gezet en als gevolg ging de Amber uit. Logisch gezien de watertemperatuur hoog was. Wat er vervolgens gebeurde nadat de Amber weer inschakelde vind ik echter frappant. De Amber draaide veel rustiger met een lager verbruik en de defrosts verdwenen geheel
:strip_exif()/f/image/TJOGfHAUNiUMroAiUdoaecV2.jpg?f=fotoalbum_large)
:strip_exif()/f/image/tbfWuM1LYHZaNyXddiXqJc4X.jpg?f=fotoalbum_large)
Einde vd middag merkte ik op in het hoofdscherm dat mijn gewenste temperatuur 1 graden afweek. Om dit te corrigeren heb ik de stooklijn 1 geplust en gemint. Resultaat, hoger verbruik en defrosts. Beetje spijt dat ik haar niet heb laten draaien.
Vandaag de Amber helemaal uit en aan gezet in de valse hoop dat de defrosts weer zouden verdwijnen. Helaas, wel is het verbruik met bijna 300W continu gedaald. Is de Amber een wispelturige dame?
PV 5.590 Wp Enphase, 2.700 Wp Growatt - Easee laadpaal - Itho Amber 95 WP
Als je het nauwkeurig doet volgens de instructies kan het zeker geen kwaad.Jan2023 schreef op woensdag 17 januari 2024 @ 17:54:
[...]
Ja bedankt voor je reaktie.
Maar is het verstandig om de isolatie aan te passen zoals in dat filmpje?
Dat was de vraag.
Weheat Sparrow + WH-MDC09J3E5 + ITHO AMBER 9.5. 26x245 WP Panelen. WP boiler 200L Adviseur Warmtepomponline&Fancoilonline
Zijn beide grafieken van dezelfde periode? Want in die van de HomeWizatd lijken er wel gewoon defrosts te zijn. En het grafiekje van de Amber zelf is geen betrouwbare referentie heb ik gemerkt mischa402 in "Itho Daalderop Amber"vraasen schreef op woensdag 17 januari 2024 @ 18:39:
Hier heb ik ook 'last' van een defrost elk uur en een opbouw van ijs op de onderste lamellen. In de hoop dit weg te krijgen, aangezien föhnen weinig hielp, heb ik de aanvoer temperatuur flink opgeschroefd aangezien Carboy54 een ijsvrije Amber heeft. Temperatuur ingesteld op 36 graden, om de één of andere reden mocht ik niet hoger. Na 24h draaien was er echter geen verschil te zien in ijs aangroei. Enkel m'n verbruik groeide.
Daarom de settings weer terug gezet en als gevolg ging de Amber uit. Logisch gezien de watertemperatuur hoog was. Wat er vervolgens gebeurde nadat de Amber weer inschakelde vind ik echter frappant. De Amber draaide veel rustiger met een lager verbruik en de defrosts verdwenen geheel. Zie de foto van het Amber scherm en HomeWizard. Rond 12h heb ik de settings terug gezet.
[Afbeelding]
[Afbeelding]
Einde vd middag merkte ik op in het hoofdscherm dat mijn gewenste temperatuur 1 graden afweek. Om dit te corrigeren heb ik de stooklijn 1 geplust en gemint. Resultaat, hoger verbruik en defrosts. Beetje spijt dat ik haar niet heb laten draaien.
Vandaag de Amber helemaal uit en aan gezet in de valse hoop dat de defrosts weer zouden verdwijnen. Helaas, wel is het verbruik met bijna 300W continu gedaald. Is de Amber een wispelturige dame?
Itho Daalderop Amber 95
Voorop wil ik stellen dat de Amber heel stil is en hoor je buiten eigenlijk niet. Wel merk ik dat ik de Amber hoor in mijn werkkamer met een hele zachte bromtoon (niet hinderlijk voor mij) vanaf 50 Hz. Hierbij hangt de Amber direct aan de andere kant van de muur van mijn werkkamer. Omdat mijn Amber boven mijn garage dak hangt dacht ik eerst nog dat het misschien resonantie in het houten garagedak is maar dit is niet het geval het is echt het contactgeluid naar de muur toe. Zelf heb ik de dempers gebruikt die in de startpost zijn opgenomen. Mocht je de Amber hangen aan de muur van een bijkamer dan is er denk ik niets aan de hand. Mocht je de Amber aan de muur hangen aan je slaapkamer zou ik even kijken naar afgeveerde dempers.
Dit filmpje is ook informatief.
YouTube: Wat zijn trillingsdempers en hoe plaats je deze bij een airco of war...
PV 5.590 Wp Enphase, 2.700 Wp Growatt - Easee laadpaal - Itho Amber 95 WP
Amber scherm heb ik einde middag gemaakt. De rode pijl geeft het tijdstip van tijdelijke uitschakeling aan (12-12.30 ongeveer). Homewizard print is van dezelfde dag, rond 12h zie je ook de uitschakeling. Tot pakweg 16h zie ik geen duidelijke defrosts, daarna zie je ze weer terug komen. Rond 16h heb ik weer met de stooklijn geknutseld.mischa402 schreef op woensdag 17 januari 2024 @ 20:44:
[...]
Zijn beide grafieken van dezelfde periode? Want in die van de HomeWizatd lijken er wel gewoon defrosts te zijn. En het grafiekje van de Amber zelf is geen betrouwbare referentie heb ik gemerkt mischa402 in "Itho Daalderop Amber"
Enphase IQ7 | 12xPhono Solar410 | 12xJA Solar390 | HomeAssistant | MacOs Sonoma | https://gathering.tweakers.net/forum/list_messages/2228262
Gewenste maximale leidinglengte tussen buitenunit en CV systeem. De meegeleverde bekabeling is 20 meter.pc_slopert schreef op donderdag 18 januari 2024 @ 13:23:
Met interesse volg ik dit topic om straks een afgewogen keuze te kunnen maken. In de inleiding zag ik o.a. deze tekst: "Maximale leidinglengte 25 meter" . Wat wordt daar mee bedoeld?
Weheat Sparrow + WH-MDC09J3E5 + ITHO AMBER 9.5. 26x245 WP Panelen. WP boiler 200L Adviseur Warmtepomponline&Fancoilonline
Dus het heeft vooral met die bekabeling te maken? Dus als de leiding van buiten-unit naar de vvw-verdeler 15 meter is en naar de Boiler op zolder bijvoorbeeld 22 meter is het ok? Is de binnen-unit alleen voor besturing of gaat er ook nog iets van leidingwerk naar toe? Die kan dus ook op een andere plaats komen dan waar de leiding van de Pomp naar toe gaat? Bijvoorbeeld in de meterkast als daar nog plaats is ..Carboy54 schreef op donderdag 18 januari 2024 @ 15:10:
[...]
Gewenste maximale leidinglengte tussen buitenunit en CV systeem. De meegeleverde bekabeling is 20 meter.
Enphase IQ7 | 12xPhono Solar410 | 12xJA Solar390 | HomeAssistant | MacOs Sonoma | https://gathering.tweakers.net/forum/list_messages/2228262
@pc_slopert In principe ben je vrij om je binnenunit daar waar je wil te plaatsen, maar er worden wel sensoren op aangesloten en als je een door de Amber gestookte boiler neemt, wordt die ook bediend vanaf de binnenunit, lees daarom even de handleiding door, wordt een hoop duidelijk.pc_slopert schreef op donderdag 18 januari 2024 @ 16:10:
[...]
Dus het heeft vooral met die bekabeling te maken? Dus als de leiding van buiten-unit naar de vvw-verdeler 15 meter is en naar de Boiler op zolder bijvoorbeeld 22 meter is het ok? Is de binnen-unit alleen voor besturing of gaat er ook nog iets van leidingwerk naar toe? Die kan dus ook op een andere plaats komen dan waar de leiding van de Pomp naar toe gaat? Bijvoorbeeld in de meterkast als daar nog plaats is ..
Wat betreft de leidinglengte, hou zoveel mogelijk de handleiding aan, er zit een sterke pomp in maar ook die heeft uiteraard zijn beperkingen.
Bij mij gaat deze eerst 15 meter vanaf de WP naar de zolder, en daarna een meter of 9 vanaf de zolder naar de vloer verwarming verdeler, dat is 24 meter en dat gaat prima.
[ Voor 8% gewijzigd door isalenedean op 18-01-2024 16:43 ]
10x325wp zuid 33°, 9x415wp zuid 10°, easee lader met equalizer, Amber 95 all electric met Itho vooraadvat I-wpv 3G-270L, huis bj 1973 volledig nageisoleerd 48m2 vvw, EV Mercedes EQE 350.
O al verholpen, door idd resetten, hopelijk gebert het niet vaker.Samjinne schreef op donderdag 18 januari 2024 @ 16:59:
[Afbeelding]
Scherm binnenunit loopt hier vast, iemand dit ook gehad? Kan ik gewoon via de switch aan en uit zetten zonder eerst uitzetten via scherm?
[ Voor 7% gewijzigd door Impossibl3 op 19-01-2024 07:11 ]
PV 5.590 Wp Enphase, 2.700 Wp Growatt - Easee laadpaal - Itho Amber 95 WP
Lijkt me zinvol om gewoon de pomp elke 15 minuten te laten draaien bij temp <7 graden, en de TUI geheel te vergeten?
Ook wel lastig dat je nergens een melding krijgt dat er een storing is tot dat de temperatuur daalt in je huis, ik kijk niet meer elke 15 minuten op de binnenunit namelijk
Amber 95 Warmtepomp; Solax x3 5040Wp Z, Hoymiles 5520Wp O-W, Hoymiles 5040Wp O-W
Helemaal mee eens !Lijkt me zinvol om gewoon de pomp elke 15 minuten te laten draaien bij temp <7 graden, en de TUI geheel te vergeten?
Als er geen warmtevraag is van de thermostaat.
Gisteren had ik ook een tijdspanne van goed 5 uur zonder warmtevraag door zoninstraling bij een buitentemperatuur rond het vriespunt.
Dan koelt stilstaand water in het systeem buiten toch stevig af.
[ Voor 71% gewijzigd door Jan2023 op 19-01-2024 10:23 ]
Amber 95 sinds 10 / 2023 en 9 x 365 Wp glas / glas solarwatt
In het (nu) nog verborgen menu/instelling staat ook gewoon dat de 1e stage vorstbeveiliging in zou moeten schakelen op Buitentemperatuur (Ta) <6°C. En de 1 stage is dat dan de waterpomp ingeschakeld moet worden.Razor109 schreef op vrijdag 19 januari 2024 @ 09:19:
Hier ook een leeglopende Callefi gehad gisteren rond 16u , TUI was op dat. moment > 4 graden. De kleppen wel nog niet ingepakt.
Lijkt me zinvol om gewoon de pomp elke 15 minuten te laten draaien bij temp <7 graden, en de TUI geheel te vergeten?
Ook wel lastig dat je nergens een melding krijgt dat er een storing is tot dat de temperatuur daalt in je huis, ik kijk niet meer elke 15 minuten op de binnenunit namelijk![]()
[Afbeelding]
2e stage is dat dat bij een Ta <4°C en een Tui <7°C de warmtepomp gestart zou moeten worden.
Sowieso de 1e stage werkt in ieder geval niet.
Itho Daalderop Amber 95
Toezegging vandaag van Itho dat er binnen 10 dagen een update komt om het warmtelint en de vorstbeveiliging te fixen. Er loopt al een testmischa402 schreef op vrijdag 19 januari 2024 @ 14:28:
[...]
In het (nu) nog verborgen menu/instelling staat ook gewoon dat de 1e stage vorstbeveiliging in zou moeten schakelen op Buitentemperatuur (Ta) <6°C. En de 1 stage is dat dan de waterpomp ingeschakeld moet worden.
2e stage is dat dat bij een Ta <4°C en een Tui <7°C de warmtepomp gestart zou moeten worden.
Sowieso de 1e stage werkt in ieder geval niet.
Commentaar Itho over het lint: afgelopen week hebben we hier nog eens nader naar gekeken. Er lijkt bij twee productiebatches een parameter in de EEPROM verkeerd te staan waardoor bij deze modellen toch altijd onder de 4 graden aan staan. Op dit moment zijn we een verbeterde EEPROM versie aan testen. Zonder tegenslagen hopen we deze volgende week vrij te kunnen geven
Commentaar Itho wijzigen vorstbeveiliging: Zichtbaar maken van de instellingen om de vorstbescherming te optimaliseren fase 1 en 2. We hebben de nieuwe software versie gemaakt en lopen op dit moment (samen met de EEPROM) het testprogramma door. Verwachting is dat deze eind volgende week beschikbaar komt.
[ Voor 35% gewijzigd door Carboy54 op 19-01-2024 16:08 ]
Weheat Sparrow + WH-MDC09J3E5 + ITHO AMBER 9.5. 26x245 WP Panelen. WP boiler 200L Adviseur Warmtepomponline&Fancoilonline
Kan ik iets doen om het nu al beter te maken? Ik ga eind volgende week op wintersport en zit er niet op te wachten dat mijn hele systeem leegloopt en het huis koud wordt omdat de druk te laag is.Carboy54 schreef op vrijdag 19 januari 2024 @ 15:58:
[...]
Toezegging vandaag van Itho dat er binnen 10 dagen een update komt om het warmtelint en de vorstbeveiliging te fixen. Er loopt al een test
XC40 P8 - Wallbox Copper SB
Laatste update in ieder geval draaien, Deels isoleren en lagere stooklijn kiezen zonder thermostaat waardoor water op lagere temperatuur blijft draaien bij vorst.ArnoudN schreef op vrijdag 19 januari 2024 @ 16:02:
[...]
Kan ik iets doen om het nu al beter te maken? Ik ga eind volgende week op wintersport en zit er niet op te wachten dat mijn hele systeem leegloopt en het huis koud wordt omdat de druk te laag is.
Weheat Sparrow + WH-MDC09J3E5 + ITHO AMBER 9.5. 26x245 WP Panelen. WP boiler 200L Adviseur Warmtepomponline&Fancoilonline
Dus alleen op WAR?Carboy54 schreef op vrijdag 19 januari 2024 @ 16:05:
[...]
Laatste update in ieder geval draaien, Deels isoleren en lagere stooklijn kiezen zonder thermostaat waardoor water op lagere temperatuur blijft draaien bij vorst.
XC40 P8 - Wallbox Copper SB
ja
10x325wp zuid 33°, 9x415wp zuid 10°, easee lader met equalizer, Amber 95 all electric met Itho vooraadvat I-wpv 3G-270L, huis bj 1973 volledig nageisoleerd 48m2 vvw, EV Mercedes EQE 350.
Voorlopig staat er bij mij helemaal niets aan zo rond het vriespunt.
Gewoon op standby met een verbruik van 10 watt ,-)
Uiteraard is de update geinstalleerd.
[ Voor 12% gewijzigd door Jan2023 op 19-01-2024 16:52 ]
Amber 95 sinds 10 / 2023 en 9 x 365 Wp glas / glas solarwatt
[ Voor 195% gewijzigd door Carboy54 op 19-01-2024 17:49 ]
Weheat Sparrow + WH-MDC09J3E5 + ITHO AMBER 9.5. 26x245 WP Panelen. WP boiler 200L Adviseur Warmtepomponline&Fancoilonline
:strip_exif()/f/image/Osoosa7kOr5YlQym3iotfSmZ.jpg?f=fotoalbum_large)
:strip_exif()/f/image/S3ryDfViTuZRhIlGYMATVqAg.jpg?f=fotoalbum_large)
Weheat Sparrow + WH-MDC09J3E5 + ITHO AMBER 9.5. 26x245 WP Panelen. WP boiler 200L Adviseur Warmtepomponline&Fancoilonline
@Carboy54 Boiler nog niet op voorraad? Of alvast voorbereid?Carboy54 schreef op vrijdag 19 januari 2024 @ 17:46:
Extra trillingsdempers op koude garage dak geplaatst en rondje isolatie in de warme kelder op de vrijdag. Met dank aan Lennard en Joris @Stoker
[Afbeelding]
[Afbeelding]
[Afbeelding]
10x325wp zuid 33°, 9x415wp zuid 10°, easee lader met equalizer, Amber 95 all electric met Itho vooraadvat I-wpv 3G-270L, huis bj 1973 volledig nageisoleerd 48m2 vvw, EV Mercedes EQE 350.
Hoe worden deze updates straks geïnstalleerd kan dit zelf gedaan worden of moet hiervoor de installateur komen ?Jan2023 schreef op vrijdag 19 januari 2024 @ 16:51:
We gaan het zien.
Voorlopig staat er bij mij helemaal niets aan zo rond het vriespunt.
Gewoon op standby met een verbruik van 10 watt ,-)
Uiteraard is de update geinstalleerd.
Itho amber 65 wp/ 3850 wp zuid platdak opstelling
Het kan via een USB-drive. Maar aangezien er wel wat fout kan gaan is dat enkel bedoeld voor installateurs (of vertrouwelingen daarvancamel1987 schreef op vrijdag 19 januari 2024 @ 21:07:
[...]
Hoe worden deze updates straks geïnstalleerd kan dit zelf gedaan worden of moet hiervoor de installateur komen ?
Zijn spaties in de aanbieding ofzo? www.spatiegebruik.nl
Het bestand zet je op een usb stick , die prik je in de binnenunit en vervolgens zet je daar de spanning weer op.camel1987 schreef op vrijdag 19 januari 2024 @ 21:07:
[...]
Hoe worden deze updates straks geïnstalleerd kan dit zelf gedaan worden of moet hiervoor de installateur komen ?
Het booten gaat dan vanaf de stick en de update begint.
Amber 95 sinds 10 / 2023 en 9 x 365 Wp glas / glas solarwatt
Duidelijk neem aan dat de installateurs niet voor elke update alle installatie adressen afgaan 😅Jan2023 schreef op vrijdag 19 januari 2024 @ 21:14:
[...]
Het bestand zet je op een usb stick , die prik je in de binnenunit en vervolgens zet je daar de spanning weer op.
Het booten gaat dan vanaf de stick en de update begint.
Deze update word verstrekt door Itho zelf of ?
Itho amber 65 wp/ 3850 wp zuid platdak opstelling
Het lijkt mij dat je installateur dat moet doen.camel1987 schreef op vrijdag 19 januari 2024 @ 21:24:
[...]
Duidelijk neem aan dat de installateurs niet voor elke update alle installatie adressen afgaan 😅
Deze update word verstrekt door Itho zelf of ?
Het is al opgemerkt ,er zit een risico aan.
Het blijft een windows machientje he
Amber 95 sinds 10 / 2023 en 9 x 365 Wp glas / glas solarwatt
camel1987 schreef op vrijdag 19 januari 2024 @ 21:24:
[...]
Duidelijk neem aan dat de installateurs niet voor elke update alle installatie adressen afgaan 😅
Deze update word verstrekt door Itho zelf of ?
Amber 95 sinds 10 / 2023 en 9 x 365 Wp glas / glas solarwatt
ik zie een caleffi set; manometer, overdrukventiel en ontluchter. Moet hier geen afsluiter tussen de ontluchter i.v.m. mogelijk lekken van propaan?Carboy54 schreef op vrijdag 19 januari 2024 @ 17:46:
Extra trillingsdempers op koude garage dak geplaatst en rondje isolatie in de warme kelder op de vrijdag. Met dank aan Lennard en Joris @Stoker
[Afbeelding]
[Afbeelding]
[Afbeelding]
Nog niet besteld, de leiding naar zolder moet eerst aangelegd worden. Tw, klep en leidingwerk idd ter voorbereiding 👍isalenedean schreef op vrijdag 19 januari 2024 @ 19:56:
[...]
@Carboy54 Boiler nog niet op voorraad? Of alvast voorbereid?
Warmtepomponline.com & Fancoilonline.com Amber 65, F-gassen II
Ja dat is inderdaad een ketelgroepje van Caleffi.Karmusch schreef op vrijdag 19 januari 2024 @ 21:45:
[...]
ik zie een caleffi set; manometer, overdrukventiel en ontluchter. Moet hier geen afsluiter tussen de ontluchter i.v.m. mogelijk lekken van propaan?
Automatische ontluchters zijn super nuttig bij de opstart (eerste start van het systeem of bv na het reinigen van je filters). Alle luchtbellen in een poep en een scheet eruit en daarna dichtdraaien👌
Warmtepomponline.com & Fancoilonline.com Amber 65, F-gassen II
De Spider op zich ziet er goed uit, qua regelstructuur, maar is niet meer extern te regelen.
Of blijven we daarvoor afhankelijk van plugwise?
[ Voor 10% gewijzigd door isalenedean op 20-01-2024 09:24 ]
10x325wp zuid 33°, 9x415wp zuid 10°, easee lader met equalizer, Amber 95 all electric met Itho vooraadvat I-wpv 3G-270L, huis bj 1973 volledig nageisoleerd 48m2 vvw, EV Mercedes EQE 350.
Geen idee. Ik gebruik de PNI voor onder de 100 euro met internet toegang en hysterese van 0.4 en die bevalt prima.isalenedean schreef op zaterdag 20 januari 2024 @ 09:03:
@Carboy54 komt itho zelf nog met een vernieuwde thermostaat voor hun warmtepompen, die ook extern te regelen zijn?
De Spider op zich ziet er goed uit, qua regelstructuur, maar is niet meer extern te regelen.
Of blijven we daarvoor afhankelijk van plugwise?
:strip_exif()/f/image/5EuPLjcM7A60pm1xbQbsEmZI.jpg?f=fotoalbum_large)
[ Voor 45% gewijzigd door Carboy54 op 20-01-2024 09:34 ]
Weheat Sparrow + WH-MDC09J3E5 + ITHO AMBER 9.5. 26x245 WP Panelen. WP boiler 200L Adviseur Warmtepomponline&Fancoilonline
Die ga ik ook nemen.Carboy54 schreef op zaterdag 20 januari 2024 @ 09:31:
[...]
Geen idee. Ik gebruik de PNI voor onder de 100 euro met internet toegang en hysterese van 0.4 en die bevalt prima.
[Afbeelding]
[Afbeelding]
Voor de WAF is iets aan de muur noodzakelijk voor het geval ze denkt het koud te hebben.
[ Voor 6% gewijzigd door Whiskey48 op 20-01-2024 11:13 ]
Bvd.
Groet,
Sam
Zelf instellen/bepalen kan op dit moment nog niet.Samjinne schreef op zaterdag 20 januari 2024 @ 11:09:
Vraagje over defrosts, misschien kon ik het ergens tetuglezen, maar kon het niet vinden. Op basis van welke waarde bepaalt amber hoe de defrost wordt gedaan? En of kan ik dat instellen? En zo ja wat is wijsheid hierin? Ik heb de 240 l itho boiler erbij. In pogingen zuiniger te doen had ik de boiler run naar om de dag gezet, staat op 47 graden, maar vd week werd de douche lauw. Ik dacht dat er niet meer gedoucht was dan anders, misschien door defrosts? Dan heb ik em mogelijk wat te zuinig staan voor de defrostdagen.
Bvd.
Groet,
Sam
Defrosts gaan nu nog preventief met een interval van ca 50min/1uur. Het exacte moment van de eerste defrost is mij ook nog niet duidelijk, de eerste defrosts waren bij mij rond de 1-2*C.
Met een korte defrost -niet perse noodzakelijk op dat moment- is de temperatuur zo weer terug op het oude niveau.
Warmtepomponline.com & Fancoilonline.com Amber 65, F-gassen II
Het aansluiten was wel iets meer werk dan alleen de vrijdag. Het oog wil ook wat 🤤Carboy54 schreef op vrijdag 19 januari 2024 @ 17:46:
…rondje isolatie in de warme kelder op de vrijdag.
[Afbeelding]
Warmtepomponline.com & Fancoilonline.com Amber 65, F-gassen II
PV 5.590 Wp Enphase, 2.700 Wp Growatt - Easee laadpaal - Itho Amber 95 WP
Vergeet niet de uitschakel vertraging op 10-15 minuten te zetten in de software van de Amber om teveel schakelingen te voorkomen.Whiskey48 schreef op zaterdag 20 januari 2024 @ 10:17:
[...]
Die ga ik ook nemen.
Voor de WAF is iets aan de muur noodzakelijk voor het geval ze denkt het koud te hebben.
Weheat Sparrow + WH-MDC09J3E5 + ITHO AMBER 9.5. 26x245 WP Panelen. WP boiler 200L Adviseur Warmtepomponline&Fancoilonline
:strip_exif()/f/image/giQUIZbppAp9I1EHwquv8hzT.jpg?f=fotoalbum_large)
fotos zijn op hetzelfde tijdstip genomen.Hij neemt voor de tc de waarde van de TW sensor, zie filmpje wat ik je privé gestuurd heb
Update. 17.04, ik heb de update gedraaid, en hangt de binnenunit vast op het windowsscherm, geeft geen kootje meer.......
[ Voor 5% gewijzigd door isalenedean op 20-01-2024 17:05 ]
10x325wp zuid 33°, 9x415wp zuid 10°, easee lader met equalizer, Amber 95 all electric met Itho vooraadvat I-wpv 3G-270L, huis bj 1973 volledig nageisoleerd 48m2 vvw, EV Mercedes EQE 350.
:strip_exif()/f/image/vhQ2vciZq88uv7BEf7vp0nDD.jpg?f=fotoalbum_large)
De warme kant geeft consistent lager aan dan de koude.
:strip_exif()/f/image/NjcSgMsLfb8B8cmRNMPxKt2t.jpg?f=fotoalbum_large)
:strip_exif()/f/image/TgdV7pjL2DNOTnxXzP22NBgW.jpg?f=fotoalbum_large)
Het ene uiteinde van de sensor lijkt iig op de goede plek te zitten, maar heeft iemand in China misschien het stekkertje verkeerd ingeplugd? Lijkt helaas niet makkelijk te bereiken.
[ Voor 58% gewijzigd door fsfikke op 20-01-2024 17:28 ]
Zijn spaties in de aanbieding ofzo? www.spatiegebruik.nl
Is de update die nu uitgekomen is al officieel door Itho uitgegeven aan de installateurs ?
Ik ga anders even mijn installateur even een berichtje sturen van hoe of wat.
Itho amber 65 wp/ 3850 wp zuid platdak opstelling
Ik ben bezig met Itho voor een mogelijkheid om de sensoren via een update te kunnen kalibreren. Dat kan echter nog wel even duren. De amber kijkt en regelt alles via de TC sensor dus heeft het weinig invloed op de juiste werking. Tuo is meer informatief.fsfikke schreef op zaterdag 20 januari 2024 @ 17:17:
Ik heb het idee dat er iets niet helemaal goed gaat met Tuo en Tui:
[Afbeelding]
De warme kant geeft consistent lager aan dan de koude.
[Afbeelding]
[Afbeelding]
Het ene uiteinde van de sensor lijkt iig op de goede plek te zitten, maar heeft iemand in China misschien het stekkertje verkeerd ingeplugd? Lijkt helaas niet makkelijk te bereiken.
[Afbeelding]
Weheat Sparrow + WH-MDC09J3E5 + ITHO AMBER 9.5. 26x245 WP Panelen. WP boiler 200L Adviseur Warmtepomponline&Fancoilonline
Ja maar er komt een nieuwe versie eind deze week zie mijn post van vrijdag. Helaas zijn de meeste installateurs alleen maar met installeren bezig. 😏camel1987 schreef op zaterdag 20 januari 2024 @ 17:17:
@Carboy54
Is de update die nu uitgekomen is al officieel door Itho uitgegeven aan de installateurs ?
Ik ga anders even mijn installateur even een berichtje sturen van hoe of wat.
Weheat Sparrow + WH-MDC09J3E5 + ITHO AMBER 9.5. 26x245 WP Panelen. WP boiler 200L Adviseur Warmtepomponline&Fancoilonline
Update 18.19 de update opnieuw ontvangen van @Carboy54 , alles loopt weer! Blij toe pffffff.isalenedean schreef op zaterdag 20 januari 2024 @ 14:47:
@Carboy54 Jan, hoe kan dit? Tc op binnenunit geeft 59,8 graden aan, dit is de temp vd dhw vat, terwijl de tc van de daalderop module 17,9 graden geeft. Hij is ook echt ca 18 graden, gecontroleerd op verdeler, en daar zitt de sensor.[Afbeelding]
[Afbeelding]fotos zijn op hetzelfde tijdstip genomen.
Hij neemt voor de tc de waarde van de TW sensor, zie filmpje wat ik je privé gestuurd heb
Update. 17.04, ik heb de update gedraaid, en hangt de binnenunit vast op het windowsscherm, geeft geen kootje meer.......
10x325wp zuid 33°, 9x415wp zuid 10°, easee lader met equalizer, Amber 95 all electric met Itho vooraadvat I-wpv 3G-270L, huis bj 1973 volledig nageisoleerd 48m2 vvw, EV Mercedes EQE 350.
Was even spannend ja maar uiteindelijk eind goed al goed. 😏isalenedean schreef op zaterdag 20 januari 2024 @ 18:20:
[...]
Update 18.19 de update opnieuw ontvangen van @Carboy54 , alles loopt weer! Blij toe pffffff.
Weheat Sparrow + WH-MDC09J3E5 + ITHO AMBER 9.5. 26x245 WP Panelen. WP boiler 200L Adviseur Warmtepomponline&Fancoilonline
Kalibreren heeft weinig zin als ze verkeerdom gemonteerd zijnCarboy54 schreef op zaterdag 20 januari 2024 @ 18:00:
[...]
Ik ben bezig met Itho voor een mogelijkheid om de sensoren via een update te kunnen kalibreren. Dat kan echter nog wel even duren. De amber kijkt en regelt alles via de TC sensor dus heeft het weinig invloed op de juiste werking. Tuo is meer informatief.
Ik neem aan dat het normaal andersom weergegeven zou moeten worden.
Zijn spaties in de aanbieding ofzo? www.spatiegebruik.nl
Er staat TUO op de sensor en zit op de out toch? Zit boven de pomp zo te zien.fsfikke schreef op zaterdag 20 januari 2024 @ 19:13:
[...]
Kalibreren heeft weinig zin als ze verkeerdom gemonteerd zijn
Ik neem aan dat het normaal andersom weergegeven zou moeten worden.
[ Voor 6% gewijzigd door Carboy54 op 20-01-2024 19:37 ]
Weheat Sparrow + WH-MDC09J3E5 + ITHO AMBER 9.5. 26x245 WP Panelen. WP boiler 200L Adviseur Warmtepomponline&Fancoilonline
Klopt, maar dan is er nog fsfikke in "Itho Daalderop Amber"Carboy54 schreef op zaterdag 20 januari 2024 @ 19:35:
[...]
Er staat TUO op de sensor en zit op de out toch? Zit boven de pomp zo te zien.
Hij zit intern volgens mij verwisseld met Tui
[ Voor 8% gewijzigd door fsfikke op 20-01-2024 19:52 ]
Zijn spaties in de aanbieding ofzo? www.spatiegebruik.nl
Ik heb er eventueel nog een voor je liggen, nieuw in doos. Dm maar als je interesse hebt.Whiskey48 schreef op zaterdag 20 januari 2024 @ 10:17:
[...]
Die ga ik ook nemen.
Voor de WAF is iets aan de muur noodzakelijk voor het geval ze denkt het koud te hebben.
Itho Daalderop Amber 95 WP (all-electric)
Even uit de isolatie trekken en dan de temperatuur aflezen dan weet je het zeker.fsfikke schreef op zaterdag 20 januari 2024 @ 19:51:
[...]
Klopt, maar dan is er nog fsfikke in "Itho Daalderop Amber"
Hij zit intern volgens mij verwisseld met Tui
Weheat Sparrow + WH-MDC09J3E5 + ITHO AMBER 9.5. 26x245 WP Panelen. WP boiler 200L Adviseur Warmtepomponline&Fancoilonline
Als er al een keer gedouched is, dan zit er onderin het vat een laag koud water. Bij een defrost over het sww vat gaat de mengpomp van het vat draaien waardoor het laagje koude water gemengd wordt met de bovenste warme laag. Hierdoor kan het net te lauw worden voor het douchen. Mogelijk is dat gebeurd.Samjinne schreef op zaterdag 20 januari 2024 @ 11:09:
Vraagje over defrosts, misschien kon ik het ergens tetuglezen, maar kon het niet vinden. Op basis van welke waarde bepaalt amber hoe de defrost wordt gedaan? En of kan ik dat instellen? En zo ja wat is wijsheid hierin? Ik heb de 240 l itho boiler erbij. In pogingen zuiniger te doen had ik de boiler run naar om de dag gezet, staat op 47 graden, maar vd week werd de douche lauw. Ik dacht dat er niet meer gedoucht was dan anders, misschien door defrosts? Dan heb ik em mogelijk wat te zuinig staan voor de defrostdagen.
Bvd.
Groet,
Sam
Je kan het uitzetten dat er een defrost over het vat gebeurt, maar dan gaat hij het backup element gebruiken, of in storing (weet ik niet zeker).
Bij mij heb ik het nog nooit gezien dat hij niet genoeg warmte uit de vloerverwarming kon trekken voor een ontdooiing. Ook niet na een week met verlaagd setpunt tijdens vakantie.
Er staat mij bij dat de watertemperatuur voor een defrost minimaal 23 graden moet zijn. Weet even niet meer waar ik het gelezen heb, en of dit de Tc betreft of retourtemperatuur. Als hij dit niet haalt schakelt hij naar het sww vat.
Zorg bij langdurige afwezigheid voor voldoende temperatuur in het systeem zeker bij temperaturen onder 0 en ja aan de isolatie valt ook nog wat te verbeteren
[ Voor 3% gewijzigd door Carboy54 op 21-01-2024 11:02 ]
Weheat Sparrow + WH-MDC09J3E5 + ITHO AMBER 9.5. 26x245 WP Panelen. WP boiler 200L Adviseur Warmtepomponline&Fancoilonline
Heb je een advies / voorbeeld van wat momenteel dan de beste optie is wanneer je een week weg zou gaan.Carboy54 schreef op zondag 21 januari 2024 @ 11:01:
Ter lering en vermaak met het oog op een tijdelijke verlaging van de stooklijn. Klant heeft in 1 week tijd bij afwezigheid 500 Kwh verbruikt met de backup heater. Oorzaak te lage watertemperatuur bij buiten temperaturen onder 0. Doordat de retourtemperatuur van de vvw te laag was kon de condensor niet meer worden ontdooit en bevroor het systeem waardoor de compressor zijn werk niet meer kon doen en de warmtepomp in noodloop ging over de backupheater.
Zorg bij langdurige afwezigheid voor voldoende temperatuur in het systeem zeker bij temperaturen onder 0 en ja aan de isolatie valt ook nog wat te verbeteren![]()
[Afbeelding]
Stooklijn handmatig bijstellen naar onder en dan op WAR draaien?
Kamerthermostaat op 16 laten staan?
Amber 95 Warmtepomp; Solax x3 5040Wp Z, Hoymiles 5520Wp O-W, Hoymiles 5040Wp O-W
Zou M13.6 (Circuitwissel tijdens ontdooicyclus) hiertegen helpen? Natuurlijk alleen voor installaties met een tapwater boiler die regelmatig op temperatuur wordt gehouden?Carboy54 schreef op zondag 21 januari 2024 @ 11:01:
Ter lering en vermaak met het oog op een tijdelijke verlaging van de stooklijn. Klant heeft in 1 week tijd bij afwezigheid 500 Kwh verbruikt met de backup heater. Oorzaak te lage watertemperatuur bij buiten temperaturen onder 0. Doordat de retourtemperatuur van de vvw te laag was kon de condensor niet meer worden ontdooit en bevroor het systeem waardoor de compressor zijn werk niet meer kon doen en de warmtepomp in noodloop ging over de backupheater.
Zorg bij langdurige afwezigheid voor voldoende temperatuur in het systeem zeker bij temperaturen onder 0 en ja aan de isolatie valt ook nog wat te verbeteren![]()
[Afbeelding]
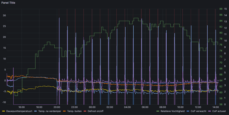
Ik zie eigenlijk altijd dat als de dauwpuntstemperatuur onder de temperatuur na verdamper ligt er nagenoeg nooit ijs of rijp op de verdamper gevormd wordt.
Op zijn hoogst zou aan de hand daarvan de intervallen een stuk verruimd kunnen worden.
@Carboy54 heeft deze (nog niet werkende) slimme functie ook met de verkeerde parameters van de EEPROM te maken en verbetert dit ook met de komende update.
Itho Daalderop Amber 95
Nee Mischa en er zijn heel veel merken warmtepompen met onnodige defrosts maar beter teveel als 1 te weinig zoals hierboven en deze eigenschappen zijn inmiddels genoeg bekend en opgenomen in mijn lijst met punten voor de nabije toekomst. Antwoord van Itho: Op dit moment wordt er gewerkt aan een nieuw algoritme maar de verwachting is dat deze pas volgend seizoen gereed zal zijn. Updates als de vorstbeveiliging en het warmtelint en een aantal andere zaken hebben nu prioriteit en zullen op korte termijn worden opgelost met een udate zoals ook reeds vermeldt hier afgelopen vrijdag.mischa402 schreef op zondag 21 januari 2024 @ 12:42:
Vannacht wel weer een hoop onnodige defrosts. Moet eerlijk zeggen dat als er een simpele relatieve luchtvochtigheidsensor in het ontwerp was meegenomen er in een logica best wat te winnen was geweest.
Ik zie eigenlijk altijd dat als de dauwpuntstemperatuur onder de temperatuur na verdamper ligt er nagenoeg nooit ijs of rijp op de verdamper gevormd wordt.
Op zijn hoogst zou aan de hand daarvan de intervallen een stuk verruimd kunnen worden.
@Carboy54 heeft deze (nog niet werkende) slimme functie ook met de verkeerde parameters van de EEPROM te maken en verbetert dit ook met de komende update.
[Afbeelding]
Weheat Sparrow + WH-MDC09J3E5 + ITHO AMBER 9.5. 26x245 WP Panelen. WP boiler 200L Adviseur Warmtepomponline&Fancoilonline
Kamerthermostaat bij vorst aan laten staan en de stooklijn op minimum 27 graden. Of continu.Razor109 schreef op zondag 21 januari 2024 @ 11:23:
[...]
Heb je een advies / voorbeeld van wat momenteel dan de beste optie is wanneer je een week weg zou gaan.
Stooklijn handmatig bijstellen naar onder en dan op WAR draaien?
Kamerthermostaat op 16 laten staan?
Weheat Sparrow + WH-MDC09J3E5 + ITHO AMBER 9.5. 26x245 WP Panelen. WP boiler 200L Adviseur Warmtepomponline&Fancoilonline
Zie bovenstaande opmerking en ja dat helpt zeker mee.EricEric752 schreef op zondag 21 januari 2024 @ 12:36:
[...]
Zou M13.6 (Circuitwissel tijdens ontdooicyclus) hiertegen helpen? Natuurlijk alleen voor installaties met een tapwater boiler die regelmatig op temperatuur wordt gehouden?
Weheat Sparrow + WH-MDC09J3E5 + ITHO AMBER 9.5. 26x245 WP Panelen. WP boiler 200L Adviseur Warmtepomponline&Fancoilonline
Dan wordt er in ieder geval over nagedacht en hopelijk dat het volgend seizoen beter is. Was ook meer aangezien er wel gezegd wordt dat het defrost systeem "slim" zou moeten zijn en de intervallen aangepast horen te worden aan de hand van de tijd die het defrosten kost. Vandaag de gedachte dat dit wellicht ook niet helemaal goed stond in de parameters van de EEPROM.Carboy54 schreef op zondag 21 januari 2024 @ 15:00:
[...]
Nee Mischa en er zijn heel veel merken warmtepompen met onnodige defrosts maar beter teveel als 1 te weinig zoals hierboven en deze eigenschappen zijn inmiddels genoeg bekend en opgenomen in mijn lijst met punten voor de nabije toekomst. Antwoord van Itho: Op dit moment wordt er gewerkt aan een nieuw algoritme maar de verwachting is dat deze pas volgend seizoen gereed zal zijn. Updates als de vorstbeveiliging en het warmtelint en een aantal andere zaken hebben nu prioriteit en zullen op korte termijn worden opgelost met een udate zoals ook reeds vermeldt hier afgelopen vrijdag.
Eens dat er beter iets te veel defrosts kunnen zijn. Maar het gaat mij vooral om de onnodige defrosts. Ook defrosts hebben invloed op de levensduur van een warmtepomp met het continu wisselen van het hele circuit en verder brengt het wat onrust in het systeem.
Gelukkig komen deze omstandigheden niet heel veel voor, maar dit seizoen toch nog best wel een redelijk aantal dagen moet ik zeggen.
Itho Daalderop Amber 95
Panasonic WH-MDC05J3E5 | 5120Wp @ WZW | 3645Wp @ ONO | NoM met woning uit 1926
Nu ben ik flink zelf aan het verbouwen en wil ik de cv ketel vervangen voor de amber 65 wp + 240L boiler. Ik wil namelijk graag van het gas af.
Ik heb alleen nog twijfels over de opstelplaats, hij zou op de houten aanbouw kunnen maar dat is niet ideaal omdat de unit veel weegt en ik bang ben voor geluid in de woonkamer eronder. Een andere optie is in de voortuin, de achterkant staat dan dicht bij de erfgrens. Daar zou ik een lage schutting kunnen plaatsen tegen geluid.
De boiler komt op zolder te staan/
Ik hoor graag jullie mening over het volgende:
1. Hoe is jullie ervaring met de boiler, verbruikt deze veel stroom of werkt het prima?
2. Kan ik de WP buiten unit zo opstellen of moet ik hem echt naar de weg richten? Hij komt helaas boven het voorraam uit en het wordt lastiger met de leidingen.
Wat betreft punt 2. Dat zal niet gaan i.v.m. de geluidseisen voor warmtepompen, ook niet met een afscherming.timmmh schreef op maandag 22 januari 2024 @ 11:51:
Met grote interesse heb ik veel meegelezen.
Nu ben ik flink zelf aan het verbouwen en wil ik de cv ketel vervangen voor de amber 65 wp + 240L boiler. Ik wil namelijk graag van het gas af.
Ik heb alleen nog twijfels over de opstelplaats, hij zou op de houten aanbouw kunnen maar dat is niet ideaal omdat de unit veel weegt en ik bang ben voor geluid in de woonkamer eronder. Een andere optie is in de voortuin, de achterkant staat dan dicht bij de erfgrens. Daar zou ik een lage schutting kunnen plaatsen tegen geluid.
De boiler komt op zolder te staan/
Ik hoor graag jullie mening over het volgende:
1. Hoe is jullie ervaring met de boiler, verbruikt deze veel stroom of werkt het prima?
2. Kan ik de WP buiten unit zo opstellen of moet ik hem echt naar de weg richten? Hij komt helaas boven het voorraam uit en het wordt lastiger met de leidingen.
[Afbeelding]
PV 3520Wp - WP Itho Amber 95 - WPB Atlantic Explorer V4 200L - gasloos sinds aug 2023
Ik moet zeggen hij staat bij mij op mijn dochter haar slaapkamer op een houten ongeisoleerd platdak op 2 bigfoots.timmmh schreef op maandag 22 januari 2024 @ 11:51:
Met grote interesse heb ik veel meegelezen.
Nu ben ik flink zelf aan het verbouwen en wil ik de cv ketel vervangen voor de amber 65 wp + 240L boiler. Ik wil namelijk graag van het gas af.
Ik heb alleen nog twijfels over de opstelplaats, hij zou op de houten aanbouw kunnen maar dat is niet ideaal omdat de unit veel weegt en ik bang ben voor geluid in de woonkamer eronder. Een andere optie is in de voortuin, de achterkant staat dan dicht bij de erfgrens. Daar zou ik een lage schutting kunnen plaatsen tegen geluid.
De boiler komt op zolder te staan/
Ik hoor graag jullie mening over het volgende:
1. Hoe is jullie ervaring met de boiler, verbruikt deze veel stroom of werkt het prima?
2. Kan ik de WP buiten unit zo opstellen of moet ik hem echt naar de weg richten? Hij komt helaas boven het voorraam uit en het wordt lastiger met de leidingen.
[Afbeelding]
We hebben hem tot nu toe pas een keer gehoord en dat was afgelopen week met de kou.
Denk dat hij toen ff goed moest defrosten
Moet zeggen dat mijn airco unit van Daikin meer geluid maakt als de Itho.
Maar dat ligt er natuurlijk aan hoe de aanbouw gebouwd is uiteraard.
[ Voor 10% gewijzigd door camel1987 op 22-01-2024 12:38 ]
Itho amber 65 wp/ 3850 wp zuid platdak opstelling
Simpel: het mag niet daar. Je zult zeker 2m uit de erfgrens moeten blijven gemeten vanuit het midden vd machine. Vul de spreadsheet even in welke hiervoor gemaakt is om alles te controleren. Maar met goed fatsoen is alleen voor het raam een legale optie.timmmh schreef op maandag 22 januari 2024 @ 11:51:
Met grote interesse heb ik veel meegelezen.
Nu ben ik flink zelf aan het verbouwen en wil ik de cv ketel vervangen voor de amber 65 wp + 240L boiler. Ik wil namelijk graag van het gas af.
Ik heb alleen nog twijfels over de opstelplaats, hij zou op de houten aanbouw kunnen maar dat is niet ideaal omdat de unit veel weegt en ik bang ben voor geluid in de woonkamer eronder. Een andere optie is in de voortuin, de achterkant staat dan dicht bij de erfgrens. Daar zou ik een lage schutting kunnen plaatsen tegen geluid.
De boiler komt op zolder te staan/
Ik hoor graag jullie mening over het volgende:
1. Hoe is jullie ervaring met de boiler, verbruikt deze veel stroom of werkt het prima?
2. Kan ik de WP buiten unit zo opstellen of moet ik hem echt naar de weg richten? Hij komt helaas boven het voorraam uit en het wordt lastiger met de leidingen.
[Afbeelding]
Edit: alvast even snel een proefberekening gemaakt voor je - op 2m vd erfgrens voldoet een 53dB(A) + 3dB tonaaltoeslag Amber 6.5 nog nét.
[ Voor 13% gewijzigd door Cr3ator op 22-01-2024 12:53 ]
Panasonic WH-MDC05J3E5 | 5120Wp @ WZW | 3645Wp @ ONO | NoM met woning uit 1926
Ik heb hem ook ingevuld met schermen, kijk ik dan verkeerd of klopt het niet wat ik invul? Bij mij staat er namelijk dat hij wel voldoet.
Bij een systeem met boiler & vloerverwarming is de vloerverwarming altijd zonder na-regeling maar de Temperatuur voor de boiler is 60 graden? Gaat dit dan goed met de vloerverwarming of wordt de boiler niet gevuld worden tot 60 graden.
Boiler sluit je aan met een driewegklep. Dat hete water gaat dus niet de vloer in.
Panasonic WH-MDC05J3E5 | 5120Wp @ WZW | 3645Wp @ ONO | NoM met woning uit 1926
Verwachten jullie dat dit groot genoeg is?
Heeft iemand een foto hoe de aansluiting hiervan is gedaan?
Nadat ik dit topic al een tijdje volg heb ik een Amber 65 warmtepomp aangeschaft. Een puzzelstukje heb ik echter nog niet definitief gelegd, dat is de selectie van een boilervat.
Eisen aan het boilervat:
- Zo laag mogelijk, zodat deze onder het dakbeschot past. (maximaal 145cm hoog)
- Twee spoelen zodat ook de zonneboiler aangesloten kan worden. Mijn huis heeft momenteel al een zonneboiler met een 120liter boilervat van HR-solar (HRS120).
- minstens 200 liter, mogelijk groter.
Daarom had ik het volgende boilervat op het oog, en eigenlijk al besteld. https://kotly.com.pl/prod...gw-s-b-250-1662.html?l=en
Echter heb ik nu contact gehad met dit bedrijf en zij geven aan dat deze niet geschikt zou zijn voor toepassing met een warmtepomp. En daarbij verwijzen ze naar de productbeschriving:
Vertical heat exchanger designed for heating of hot water. (domestic hot water) using two energy sources. Solar energy is ecological and provides us with heat all year round and can serve as the main source of heat. An ecological central heating boiler can be used as a second heat source to support solar system in winter. The lower coil is designed to connect the upper solar system to central heating system. Water can also be heated by means of a heater located in inspection opening (accessory).
Het bedrijf adviseert een ander boilervat (https://kotly.com/gb/1496...t-pumps-with-2-coils.html) maar deze is der mate groot dat dit moeilijk te plaatsen is in mijn situatie.
De spoeloppervlakken van de 250 liter boiler zijn: 1,2m2 en 0,7 m2 waarbij de grotere spoel onderin is geplaatst. Deze zou ik dan gebruiken voor de warmtepomp, en de bovenste spoel voor de zonneboiler. Dit wijkt af ten opzichte van de beoogde werking waarbij ze de onderste spoel als zonneboiler aanmerken en de bovenste spoel voor een andere (hoge temperatuur) warmte bron.
De verkoper geeft aan dat het risico bij mij ligt als het boilervat niet gaat werken. Denken jullie dat dit boilervat kan werken of adviseren jullie een andere oplossing te kiezen?
Hebben jullie ervaring wat de minimale oppervlakken noodzakelijk zijn voor een spoel van de warmtepomp?
Alvast dank voor het meedenken!
PS. zie hieronder een aantal boilervaten die ik heb overwogen:
240L op 55*C is ca. 300L op 40*C. In de praktijk hou je iets minder over door de gelaagdheid in het vat.timmmh schreef op maandag 22 januari 2024 @ 14:34:
Ik moet het boilervat in een hoekje wegstoppen, ik hoop dat ik met 240L een groot bad van 300L kan vullen..
Verwachten jullie dat dit groot genoeg is?
Heeft iemand een foto hoe de aansluiting hiervan is gedaan?
Echter is er ook iets te zeggen over de vulgraad van het bad;)
Daarna moet de WP weer volgas om het water in het vat opnieuw op te warmen, je kan daarna niet- of misschien kort douchen in mijn inschatting.
Warmtepomponline.com & Fancoilonline.com Amber 65, F-gassen II
Maar eigenlijk vraag ik mij ook af of en hoeveel roest er ontstaat aan de binnenkant van de kast…
[ Voor 10% gewijzigd door Stoker op 22-01-2024 18:34 ]
Warmtepomponline.com & Fancoilonline.com Amber 65, F-gassen II
Hier 2 persoons bad boiler 200 ltr op 55 graden. Altijd warm.timmmh schreef op maandag 22 januari 2024 @ 14:34:
Ik moet het boilervat in een hoekje wegstoppen, ik hoop dat ik met 240L een groot bad van 300L kan vullen..
Verwachten jullie dat dit groot genoeg is?
Heeft iemand een foto hoe de aansluiting hiervan is gedaan?
Weheat Sparrow + WH-MDC09J3E5 + ITHO AMBER 9.5. 26x245 WP Panelen. WP boiler 200L Adviseur Warmtepomponline&Fancoilonline
:strip_exif()/f/image/Gc5FntdwlINrtFmUOr3vM53d.jpg?f=fotoalbum_large)