WP: ME PUHZ-SW75YAA + ERSD-VM2D + EV-WP-TWS-1W 300; AC: ME MXZ-2F42VF + 2x MSZ-LN25VGV; PV: 14.08 kWp O/W + SMA STP 8.0; Vent: Zehnder Q600 ERV + Ubbink AirExcellent.
zeker gezien, maar naar mijn idee was het nog dramatischer. Ik heb van die periode geen data dus zeker weten doe ik het niet, ik ga het zien morgenochtend of het beter is!Carboy54 schreef op woensdag 1 november 2023 @ 16:28:
[...]
Je huiswerk gemist? :-) en staan de instellingen op watertemperatuur / externe schakeling? Maak de bandbreedte groter en welke hysterese heeft de thermostaat? Tip 11:
Carboy54 in "Itho Daalderop Amber"
Mijn watertemp staat nu op 25 graden bij een buitentemp van 10 graden. één van de andere tips was om deze niet te laag te zetten om pendelen te voorkomen. Ik ga even één instelling per keer veranderen, maargoed ik kan weer verder. thanks!Andrehj schreef op woensdag 1 november 2023 @ 16:38:
[...]
Onafhankelijk van het merk WP:
- Als je WP uitsluitend 's nachts draait, dan moet je nachtverlaging toepassen. Zeker in het tussenseizoen (zoals nu) kun je daarmee veel energie besparen, want overdag is je COP hoger.
- En als een WP uitsluitend op hoge frequenties draait (wat 70 Hz is, je verwacht momenteel iets tussen de 30 en 40 Hz) dan staat je watertemperatuur te hoog.
[ Voor 42% gewijzigd door dikkepad op 01-11-2023 16:44 ]
Zal nog een x de instellingen delen wie weet hebben jullie een idee:
Thermostaat Anna, 21 graden ingesteld.
M 1.01 =4
M1.02 = 3
M 1.03 =1
M1.16 = aan
M1.17 = 21 graden
Pomp: interval, 15 min/ 2 min
Stooklijn
-10 33
-1 29
0 27
5 26
15 26
Of vinden jullie dit een prima grafiek? (genomen: 17 uur vandaag)
En voor de nachtverlaging: dat heb geprobeerd (1 graad) maar al ik dan in de ochtend beneden kom is het 'koud' en zet ik hem dus om 6 uur aan. Terwijl dat juist het slechtste moment is om het aan te zetten?
[ Voor 20% gewijzigd door timpel_800 op 01-11-2023 17:00 ]
Amber 65. Atlantic Explorer. 20.000Wp zonnepanelen. 48kWh/20kW Sigenergy thuisbatterij Kia Niro EV. Zappi Laadpaal. Bakkerij aan huis -> 40kW deckoven
Goedemiddag Bommer, dank voor je mooie werk en de uitleg erbij.bommer schreef op zaterdag 1 juli 2023 @ 17:18:
Beste Amber liefhebbers,
Er is volgens mij wat verwarring omtrent het elektrisch aansluiten van de Amber.
Ik heb een installatie schema mogen ontvangen, maar dat maakte het alleen maar nog onduidelijker.
Heb even de moeite genomen een schema te maken, hoe het mijn inziens zou moeten.
[Afbeelding]
We hebben in Nederland 2 soorten aansluitingen voor woningen, 3 fase (3x25A (17250W)) of enkel fase (1x35A (8050W) of 1x40A (9200W)) beide zijn geschikt om de Amber all-electric op aan te sluiten.3 fase 3x25A
Zoals te zien in het schema, kun het beste bij meerdere fases een 30mA 3 fase aardlekautomaat gebruiken.
Deze sluit je aan de voedende zijde volledig aan, dus met alle 3 de fases en nul.
Afgaand sluit je alleen de de eerste 2 fase's aan en gebruik je de grijze draad in de 5 aderige kabel als 2e Nul draad (Met blauwe tape/ krimpkous om coderen)
Dit herhaal je op de zelfde manier in de werkschakelaar en naar de Amber toe.
Zodoende hoef je ook geen draadbruggen te maken voor de nul in de Amber.
De 3e overgebleven fase mag niet ergens anders voorgebruiken.enkel fase 1x35A / 1x40A
Bij enkel fase gebruik je een kookgroep (dit zijn in feite 2 installatieautomaten, die in een handeling uitgezet wordt) deze kookgroep wordt achter een 30mA aardlekschakelaar gezet.
Je gebruikt ook nu weer de grijze draad in de kabel als 2e nul (Met blauwe tape of krimpkous om coderen), deze mag in 1 fase installaties niet worden samengevoegd.
Omdat de fases niet verschoven zijn, dient iedere groep zijn eigen nul te hebben. De retourstroom zou anders te hoog kunnen worden, waar de 2,5mm2 ader niet op berekend is.aardlekautomaat kookgroep
Er zijn aardlekautomaat kookgroepen op de markt, geen idee of deze in de regelgeving toegestaan zijn.
even als een C-karakteristiek kookgroep. Het woord zegt het al, kookgroep eigenlijk bedoeld voor kookplaten. Een typische Nederlandse oplossing voor elektrisch koken in 1 fase installaties
Een 3P+N 30mA C16 3fase aardlekautomaat van Eaton (A-merk) is maar 20 euro duurder dan een C16 aarlekkookgroepautomaat van een B-merk..
Gebruik je verstand, wat maakt die 20 euro nog uit op een installatie van 5000+ euro!Verwarmingslinten
De verwarmings linten (2x 300cm) voor de aanvoer en afvoer leiding worden in de buitenunit aangesloten.
even als het optioneel verkrijgbare lint voor de condensafvoer leiding. Deze zitten op de eerste fase.
De 2e fase is primair voor het back-up verwarmings element, kan evt in hybride weg gelaten worden.
echter bij gebruik van een tapwatervat verplicht ivm de legionella.Bacup element Tapwater (boiler vat) indien geen Itho boiler gebruikt wordt
Sluit dit element aan op een aparte aardlek automaat en voed het niet direct uit de binnen unit!
schakel bijv aan/uit via een installatie relais.
In een 3 fase installatie kan dit prima op de 3e fase via een aparte automaat.Werkschakelaar / lastscheider
Een werkschakelaar / lastscheider is bedoeld om bij niet elektrische werkzaamheden de machine af te schakelen en dient inzicht van het apparaat (Amber) geplaatst te zijn. (machine richtlijn)
op 1m van de Amber is dus prima in zicht, binnen geplaatst dus niet!
Op een lastscheider staat altijd het onderstaande symbool:
[Afbeelding]Aarding
Dan als laatste sluit alle aardes aan, ook die van de warmte linten. Aard ook boilers en evt buffervaten.
Gebruik NOOIT een aarde draad als nul of als schakeldraad of iets degelijks.
Dit is in NL ten strengste verboden, ook niet om coderen met tape of krimpkous!
Nu ben ik geen elektricien maar heb het vermoede dat ik mijn vraag wel bij je kwijt kan:
Ik ging altijd liever voor de kookgroep omdat je die in een 3 en 1 fase meterkast kan toepassen. Alleen als ik je verhaal goed lees adviseer jij dit niet te doen? Wat is het nadeel wat jou betreft van een kookgroep in 3 fase meterkast? En is niet juist met een drie fase aardlekautomaat de kans op fouten groter over de dubbele nul draad?
N.b. ik vermoed dat ik nog een kleine tip heb voor je:
In de tekening staat 3x2,5mm2 links en rechts per voorbeeld. Ik vermoed dat dit dus 5x2,5mm2 moet zijn.
Zou je deze voor de minder scherpe lezers kunnen aanpassen? Thanks en benieuwd naar je reactie.
Heat Geek Getraind | WP Pana 5H - Solar 6m2 PVT icm 300liter - PV 8970WP: 27stuks - Home Assistant |
Ik volg :-)Omebas schreef op dinsdag 31 oktober 2023 @ 19:58:
[...]
Als je gaat pompen terwijl de compressor uit is komt steeds het koude water uit de leidingen buiten langs de sensor en gaat je systeem in.
Bij gebruik van een thermostaat zie ik het nut ook niet van de interval instelling. Je Amber zal niet aanslaan als het niet nodig is..
Ik ben nog niet overtuigd. Wie kan het beter uitleggen..
Heat Geek Getraind | WP Pana 5H - Solar 6m2 PVT icm 300liter - PV 8970WP: 27stuks - Home Assistant |
Ik vermoed Lisa met plugwise. En dan de plug+ koel feature en het relais koelen-verwarmen.asjenietergvin schreef op woensdag 1 november 2023 @ 12:56:
Vraagje,
Wat raden jullie aan qua thermostaat voor de Amber? (heb de handleiding van Itho doorgenomen, maar ben benieuwd naar wat alternatieven)
Mijn eisen/wensen:Ideen/opties?
- Verwarmen & koelen
- Geen zone regeling nodig
- Op een later moment via Home Assistant aan kunnen sturen.
- Kan bedraad of onbedraad aangesloten worden
Situatie: Amber 95 & Boilervat, Huis uit 1922. In 2023 helemaal gerenoveerd, heeft nu een warmtebehoefte van ~6 KW bij -10. Huis heeft weinig thermische massa. Koelt dus snel af, maar is ook zo weer opgewarmd. Afgifte via droogbouw vloerverwarming 55m2 & Fancoil radiatoren (95 liter systeeminhoud)
Goede verhalen gelezen en ga zelf ook aan het testen, heb redelijk dezelfde wensen als die jij benoemt.
Heat Geek Getraind | WP Pana 5H - Solar 6m2 PVT icm 300liter - PV 8970WP: 27stuks - Home Assistant |
@Carboy54 nog naar mijn bovenstaande vragen kunnen kijken?ErikVers schreef op maandag 30 oktober 2023 @ 10:28:
[...]
Mooi overzicht en kijken uit naar de aangepaste lijst en youtube 😋👍
En hebben ze nog iets gezegd over:
-11.12 Pompsnelheid bij verwarmingsbedrijf
(is dit echt nodig? idee is dat er te veel flow dan ontstaat in goed gedimensioneerde afgifte systemen. Word hier een indicatie van gegeven welk afgiftesysteem welke snelheid vereist? Normaal is per max af te geven kw type warmtepomp een geadviseerde flow nodig om te kunnen halen, die is nu lastig te bepalen.)
-1.03 geadviseerde waarde
(staat in lijst nog op 5 word dit advies aangepast naar 1?)
Dus 11.12 en 1.03
Heat Geek Getraind | WP Pana 5H - Solar 6m2 PVT icm 300liter - PV 8970WP: 27stuks - Home Assistant |
Ik denk dat je juist zit, alleen spelen er nu best veel andere onderwerpen dat je het best zelf kan testen wat verschil tussen "interval" en "aan bij vraag" is. Gevoel zegt aan bij vraag en zeker icm externe thermostaat. Itho geeft interval aan, iets wat we ook niet moeten negeren, dus gaan we testen :-) Laat je het weten na een dag of drie per setting?Omebas schreef op dinsdag 31 oktober 2023 @ 19:58:
[...]
Als je gaat pompen terwijl de compressor uit is komt steeds het koude water uit de leidingen buiten langs de sensor en gaat je systeem in.
Bij gebruik van een thermostaat zie ik het nut ook niet van de interval instelling. Je Amber zal niet aanslaan als het niet nodig is..
Ik ben nog niet overtuigd. Wie kan het beter uitleggen..
Heat Geek Getraind | WP Pana 5H - Solar 6m2 PVT icm 300liter - PV 8970WP: 27stuks - Home Assistant |
Een kookgroep (het woord zegt het eigenlijk al) is een typisch Nederlandse oplossing voor huizen met 1 fase aansluiting en die toch een elektrische kookplaat willen aansluiten. (max vermogen 7400W)ErikVers schreef op woensdag 1 november 2023 @ 17:24:
[...]
Goedemiddag Bommer, dank voor je mooie werk en de uitleg erbij.
Nu ben ik geen elektricien maar heb het vermoede dat ik mijn vraag wel bij je kwijt kan:
Ik ging altijd liever voor de kookgroep omdat je die in een 3 en 1 fase meterkast kan toepassen. Alleen als ik je verhaal goed lees adviseer jij dit niet te doen? Wat is het nadeel wat jou betreft van een kookgroep in 3 fase meterkast? En is niet juist met een drie fase aardlekautomaat de kans op fouten groter over de dubbele nul draad?
N.b. ik vermoed dat ik nog een kleine tip heb voor je:
In de tekening staat 3x2,5mm2 links en rechts per voorbeeld. Ik vermoed dat dit dus 5x2,5mm2 moet zijn.
Zou je deze voor de minder scherpe lezers kunnen aanpassen? Thanks en benieuwd naar je reactie.
Nu hebben ze bij Itho (misschien wel bij meerdere fabrikanten, dat weet ik niet) bedacht omdat er 2 groepen nodig zijn dat het wel een mooie oplossing is. Alleen is er geloof ik een B-merk die ze levert als aardlekautomaat.
Zou je een kookgroep willen beveiligen met een aardlekschakelaar als je van meerdere fases gebruik maakt, dan kan je eigenlijk niet anders dan er een 3 fase aardlekschakelaar voor te zetten.
Zou het niet aanraden om vanaf 2 enkele aardlekschakelaars de fases te halen, dan ben je echt aan het rommelen.
Ik heb het niet nagemeten, maar als nul van beide groepen in de Amber aan elkaar ligt (wat ik mij goed kan voorstellen), gaat het niet eens met 2 aardlekschakelaars, dan trippen ze beide.
Een kookgroep met aardlekschakelaar is duurder dan een 3 fase aardlekautomaat.
Belangrijk is dat je aan de voedende zijde van de automaat wel alle fases aansluit, dan meet hij goed.
En over het gebruik van de dubbele nul draad, iemand zei dat het niet zou mogen, dat is onzin.
Bij hogere harmonische moet het zelfs.
En voor dat iemand bang is dat de aarde draad er uit fikt omdat er bij een aardfout een hoge stroom kan gaan lopen vanwege de dubbele nuldraad, zoek even op in hoeveel milliseconden een aardlekschakelaar reageert.
En ook meerder draden onder een klem is toegestaan, mits niet uitdrukkelijk uitgesloten door de fabrikant.
Ik gebruik Eaton en die hebben er niets over in de handleiding staan. Er zijn zelfs uitvoeringen met een klem en een kooi, dan kan je zelfs 2 verschillende ader diktes gebruiken.
Die 2x3,5mm2 was getekend voor het verwarmingslint wat is komen te vervallen.
Solar Edge 9800WP O/W - Itho Amber 95 | Systeem integrator meet en regeltechniek & KNX | projecterings deskundige CCTV & Inbraaksignalering systemen | Meet- en regeltechniek in de klimaatbeheersing (MRK-A)
Welke stooklijn of aanvoertemperatuur gebruik je?dikkepad schreef op woensdag 1 november 2023 @ 16:12:
ik ben nog steeds aan het rommelen met de instellingen, zonder succes. Mijn amber 95 slaat 'snachts aan, en blijft bijna de hele nacht draaien. 's ochtends is het lekker warm in huis, dat wel. Mijn instellingen:
M1.01 2°, M1.02 1°, M1.03 1°. Ik gebruik een thermostaat, die zet alles uit bij een ruimtetemp van 20°. De Tr staat op 19°. Ik krijg het idee dat de regeling de ruimte af laat koelen tot 17 graden, en dan vol aanslaat. Dit is ook te zien aan de grafiek. Situatie is vv, woning uit 1978 volledig geisoleerd, Watervolume 110L. Ik zie zelden een compressorfrequentie van onder de 70Hz.
[Afbeelding]
Iemand een suggestie om beide lijnen wat vlakker te krijgen?
Verder zoals bommer zei M1.01 op 5
Erik lees de aanvulling van 11.12 in TIP 11 en volg de test van mischa402 in "Itho Daalderop Amber"ErikVers schreef op woensdag 1 november 2023 @ 17:32:
[...]
@Carboy54 nog naar mijn bovenstaande vragen kunnen kijken?
Dus 11.12 en 1.03
Weheat Sparrow + WH-MDC09J3E5 + ITHO AMBER 9.5. 26x245 WP Panelen. WP boiler 200L Adviseur Warmtepomponline&Fancoilonline
psycho-realm schreef op dinsdag 23 mei 2023 @ 19:44:
Aan de hand van de onderstaande tabel ben ik erachter gekomen dat mijn totale inhoud van de vloerverwarming 55 liter is (begane grond volledig). Ik dacht de 9kw Amber gebruiken icm een indirecte boiler van Itho. Wie kan mij adviseren of ik een buffer nodig heb? Of heb ik met een 6kw Amber voldoende? Ik heb het een en andere gelezen in de Panasonic groep maar zie door de bomen het bos niet meer. Is een buffer noodzakelijk? Of is de 55 liter voldoende icm de indirecte boiler voor tapwater?>
Op de boven verdieping heb ik alle radiatoren verwijderd. In eerste instantie had ik in gedachte hier alles met een 3.5kw lucht-lucht warmtepomp te verwarmen. Ik twijfel of ik eventueel nog een 22mm leiding in frees voor een optionele LTV radiator in de toekomst.
De Amber 65 is eindelijk geplaatst en de leidingen liggen en ik heb een Shelly 3EM geplaatst. Volgende week ga ik de koppelingen persen. Foto's van de installatie volgen.Carboy54 schreef op dinsdag 23 mei 2023 @ 21:52:
[...]
Voor wat betreft de minimale inhoud vermenigvuldig je het minimum vermogen x 20 liter dus dat is grofweg 45 liter voor de 6.5 Kw en 60 liter voor de 9.5 Kw. Als dat iets te krap is plaats je in de retour in serie een 40 liter buffervat om de inhoud te vergroten. Unique is dat de Amber met een Itho boiler ook een deel van de gewenste inhoud voor de defrost kan laten lopen via diezelfde boiler.
Ik heb toevallig vandaag van een vriend een oud ongeïsoleerd Nibe buffervat van 30 liter gekregen (bouwjaar 1994
Best een gepuzzel met aansluitingen. Bij Plieger Express was een beperkte keuze aan koppelingen. Wat vinden jullie van de onderstaande opzet? Go or No Go?
:strip_exif()/f/image/ideiOjlRGrXfS6ztjHkmtzk9.jpg?f=fotoalbum_large)
Persoonlijk zou ik gaan voor foto 2 daar kan de 1 1/4 keerklep ook gelijk op. De 6.5 Kw heeft een gewenste waterinhoud van 65 liter. ( ontwerp manual Itho ) Plaats een serieel buffer in de retour van 50 liter. Neem hiervoor de betaalbare PAW-Btank van RVS kost € 465 maar wordt compleet geleverd met ontluchter, kraan en doppen en kan hangen en staan. Roestvrij en volledig geisoleerd.psycho-realm schreef op woensdag 1 november 2023 @ 19:32:
[...]
[...]
De Amber 65 is eindelijk geplaatst en de leidingen liggen en ik heb een Shelly 3EM geplaatst. Volgende week ga ik de koppelingen persen. Foto's van de installatie volgen.
Ik heb toevallig vandaag van een vriend een oud ongeïsoleerd Nibe buffervat van 30 liter gekregen (bouwjaar 1994). Zou ik deze er gewoon tussen zetten of zou ik niet met dit oude spul werken? Ik kan natuurlijk ook eerst eens kijken of ik geen pendel gedrag krijg. Ik doe het natuurlijk het liefst in 1x goed.
Best een gepuzzel met aansluitingen. Bij Plieger Express was een beperkte keuze aan koppelingen. Wat vinden jullie van de onderstaande opzet? Go or No Go?
[Afbeelding]
[Afbeelding]
Weheat Sparrow + WH-MDC09J3E5 + ITHO AMBER 9.5. 26x245 WP Panelen. WP boiler 200L Adviseur Warmtepomponline&Fancoilonline
Die ontluchter er op is een must, je krijgt anders nooit het lucht er uit.Carboy54 schreef op woensdag 1 november 2023 @ 19:40:
[...]
Persoonlijk zou ik gaan voor foto 2 daar kan de 1 1/4 keerklep ook gelijk op. De 6.5 Kw heeft een gewenste waterinhoud van 65 liter. Plaats een serieel buffer in de retour van 50 liter. Neem hiervoor de betaalbare PAW-Btank van RVS kost € 465 maar wordt compleet geleverd met ontluchter, kraan en doppen en kan hangen en staan. Roestvrij en volledig geisoleerd.
[Afbeelding]
Solar Edge 9800WP O/W - Itho Amber 95 | Systeem integrator meet en regeltechniek & KNX | projecterings deskundige CCTV & Inbraaksignalering systemen | Meet- en regeltechniek in de klimaatbeheersing (MRK-A)
Dank voor je reactie 🙈Carboy54 schreef op woensdag 1 november 2023 @ 19:31:
[...]
Erik lees de aanvulling van 11.12 in TIP 11 en volg de test van mischa402 in "Itho Daalderop Amber"
En vermoeden was dus juist.
Eerdere advies max pompsnelheid kan als je de leiding adviezen hebt gevolgd juist naar minimaal ✅
Zie voor toelichting Tip11
[ Voor 3% gewijzigd door ErikVers op 01-11-2023 21:50 ]
Heat Geek Getraind | WP Pana 5H - Solar 6m2 PVT icm 300liter - PV 8970WP: 27stuks - Home Assistant |
https://www.oventrop.com/...en/artikeldetails/4208708
https://www.oventrop.com/...en/artikeldetails/4208608
Reden van de vraag is dat deze zo te zien vlakdichtend zijn, ik zou graag zo veel mogelijk vlakdichtend willen doen.
Ze hebben trouwens zo te zien ook nog een afsluitkraan met terugslagklep, da's misschien ook nog wel handig in de retourleiding?
https://www.oventrop.com/...en/artikeldetails/4208208
[ Voor 23% gewijzigd door aaahaaap op 01-11-2023 23:40 ]
Zijn SWW kleppen, wat kosten die wel niet?aaahaaap schreef op woensdag 1 november 2023 @ 23:23:
Klein vraagje, zou iets als deze opties bruikbaar zijn als terugslagklep?
https://www.oventrop.com/...en/artikeldetails/4208708
https://www.oventrop.com/...en/artikeldetails/4208608
Reden van de vraag is dat deze zo te zien vlakdichtend zijn, ik zou graag zo veel mogelijk vlakdichtend willen doen.
Ze hebben trouwens zo te zien ook nog een afsluitkraan met terugslagklep, da's misschien ook nog wel handig in de retourleiding?
https://www.oventrop.com/...en/artikeldetails/4208208
-10 38Omebas schreef op woensdag 1 november 2023 @ 19:26:
[...]
Welke stooklijn of aanvoertemperatuur gebruik je?
Verder zoals bommer zei M1.01 op 5
0 34
5 31
15 26
20 23
Ik heb de instellingen gewijzigd naar:
M1.01 5 graden
M1.02 2 graden
M1.03 4 graden.
Het is nu 17,9 graden volgens de Tr, en de wp slaat niet aan. Tr correctie (M1.17) staat op 19 graden.
Amber 65. Atlantic Explorer. 20.000Wp zonnepanelen. 48kWh/20kW Sigenergy thuisbatterij Kia Niro EV. Zappi Laadpaal. Bakkerij aan huis -> 40kW deckoven
Die staat op 25 gradentimpel_800 schreef op donderdag 2 november 2023 @ 09:57:
Staat je "max vrijgave buitentemperatuur verwarmen' wel goed?
Waarop staat de Thermostaat ingesteld, want als de thermostaat zegt dat hij aan moet, gaat hij toch gewoon aan?dikkepad schreef op donderdag 2 november 2023 @ 08:06:
[...]
-10 38
0 34
5 31
15 26
20 23
Ik heb de instellingen gewijzigd naar:
M1.01 5 graden
M1.02 2 graden
M1.03 4 graden.
Het is nu 17,9 graden volgens de Tr, en de wp slaat niet aan. Tr correctie (M1.17) staat op 19 graden.
En als de gewenste tempratuur op 20graden staat, waarom dan de Tr ruimte correctie ook niet gewoon op 20graden?
verder zou ik zelf de M1.03 niet te dicht bij de M1.01 zetten, hoewel ik nog steeds niet precies weet hoe ik de dT modulren moet lezen en begrijpen, maar volgens mij weet Itho Daalderop het zelf ook niet precies
Itho Daalderop Amber 95
M1.16 staat wel aan? En ik zou M1.03 verlagen tot 2 of 1.dikkepad schreef op donderdag 2 november 2023 @ 08:06:
[...]
-10 38
0 34
5 31
15 26
20 23
Ik heb de instellingen gewijzigd naar:
M1.01 5 graden
M1.02 2 graden
M1.03 4 graden.
Het is nu 17,9 graden volgens de Tr, en de wp slaat niet aan. Tr correctie (M1.17) staat op 19 graden.
PV 3520Wp - WP Itho Amber 95 - WPB Atlantic Explorer V4 200L - gasloos sinds aug 2023
OK heb ik aangepast. M1.16 staat aan.hansvk schreef op donderdag 2 november 2023 @ 13:53:
[...]
M1.16 staat wel aan? En ik zou M1.03 verlagen tot 2 of 1.
Het idee daarachter is dat ik niet wil dat de thermostaat ingrijpt als ik nog met de instellingen aan het rommelen ben en dat de amber zelf kan regelen. Ik dacht dat de thermostaat ook vooral bedoeld was om overshoot te voorkomen op een zonnige dag. De doeltemperatuur in de kamer is voor mij nu 19 graden.mischa402 schreef op donderdag 2 november 2023 @ 12:58:
[...]
Waarop staat de Thermostaat ingesteld, want als de thermostaat zegt dat hij aan moet, gaat hij toch gewoon aan?
En als de gewenste tempratuur op 20graden staat, waarom dan de Tr ruimte correctie ook niet gewoon op 20graden?
Ik begrijp ook niet waarom de amber niet rustig begint met optoeren als de Tc ruim een graad onder het setpoint staat.
[ Voor 22% gewijzigd door dikkepad op 02-11-2023 14:15 ]
Hij begint sowieso eerst door volledig op te regelen, Eerst wilt hij zo snel mogelijk de temperatuur halen. Ik ben het met je eens dat ik ook liever zou zien dat dat op een rustige manier gaat, maar volgens mij doet iedere warmtepomp dat, maar wellicht dat andere dat kunnen bevestigen/ontkrachten.dikkepad schreef op donderdag 2 november 2023 @ 14:12:
[...]
OK heb ik aangepast. M1.16 staat aan.
[...]
Het idee daarachter is dat ik niet wil dat de thermostaat ingrijpt als ik nog met de instellingen aan het rommelen ben en dat de amber zelf kan regelen. Ik dacht dat de thermostaat ook vooral bedoeld was om overshoot te voorkomen op een zonnige dag. De doeltemperatuur in de kamer is voor mij nu 19 graden.
Ik begrijp ook niet waarom de amber niet rustig begint met optoeren als de Tc ruim een graad onder het setpoint staat.
[Afbeelding]
Itho Daalderop Amber 95
Ja goed ik kan me voorstellen dat je een lange run wilt maken en dat dat met een hele kleine warmtevraag niet gaat. Ik ben zelf PID regelaars gewend, in een andere tak van sport (mechatronica). Wellicht dat zoiets ooit ook nog een keer voor warmtepompen komt. Ik heb in het verleden mijn espresso apparaat voorzien van een PID regelaar en dat werkte perfect, gewoon met een arduino en een triac.mischa402 schreef op donderdag 2 november 2023 @ 15:19:
[...]
Hij begint sowieso eerst door volledig op te regelen, Eerst wilt hij zo snel mogelijk de temperatuur halen. Ik ben het met je eens dat ik ook liever zou zien dat dat op een rustige manier gaat, maar volgens mij doet iedere warmtepomp dat, maar wellicht dat andere dat kunnen bevestigen/ontkrachten.
Schiet me nog iets anders te binnen, er wordt gebruik gemaakt van 2 draads pt1000 sensoren, hoe wordt gecorrigeerd voor de kabellengte?
Dan denk ik dat je tot de zomer moet wachten tot je Amber gaat draaien
Die staat bij mij , op een 17 graden.
Amber 95 sinds 10 / 2023 en 9 x 365 Wp glas / glas solarwatt
YouTube: Trillings arme Amber @carboy54
[ Voor 32% gewijzigd door Carboy54 op 02-11-2023 17:08 ]
Weheat Sparrow + WH-MDC09J3E5 + ITHO AMBER 9.5. 26x245 WP Panelen. WP boiler 200L Adviseur Warmtepomponline&Fancoilonline
Dus als het buiten kouder is dan 17 graden mag de wp verwarmen, correct? Dus mijn ingestelde 25 graden maakt dan geen verschil?Jan2023 schreef op donderdag 2 november 2023 @ 16:54:
[...]
Dan denk ik dat je tot de zomer moet wachten tot je Amber gaat draaien
![]()
Die staat bij mij , op een 17 graden.
Ja is maar hoe je het leest , blijft lastig dit soort dingen.dikkepad schreef op donderdag 2 november 2023 @ 18:06:
[...]
Dus als het buiten kouder is dan 17 graden mag de wp verwarmen, correct? Dus mijn ingestelde 25 graden maakt dan geen verschil?
Ik lees dat onder de 17 graden buiten de WP mag verwarmen.
Jij stelt dat je WP onder de 25 graden mag gaan verwarmen.
Dan zou deze dus nu moeten draaien , je zou wel eens gelijk kunnen hebben.
EDIT:
Ik redeneerde verkeerd om.
Het is natuurlijk dat onder de 25 graden buiten in , jou geval , de WP mag gaan verwarmen.
Bij mij staat dat op 17 graden .
Sorry.
[ Voor 14% gewijzigd door Jan2023 op 02-11-2023 18:51 ]
Amber 95 sinds 10 / 2023 en 9 x 365 Wp glas / glas solarwatt
:strip_exif()/f/image/lmZCCLgFIVcWXjMjeUo3AGuc.jpg?f=fotoalbum_large)
Ik ben ook nog erg aan het zoeken. Ik heb zoveel mogelijk de bovenstaande tips gevolgd, maar ik zie dat de Amber vol gaat draaien op 90 Hz en na een uitmelken van de thermostaat teruggaat naar nul.
De temperatuur is huis is erg stabiel, waardoor de Amber met een lager toerental veel langere runs zou kunnen maken.
De temperatuur in huis is bij een vloer die warm is veel behaaglijker dan bij dezelfde temperatuur met de vloerverwarming uit. Ik zou daarom mijn vrouw veel blijer maken met een langere run op een lager toerental.
XC40 P8 - Wallbox Copper SB
ik ben het 100% met je eens dat er het eea verbeterd kan worden aan de formulering van de instellingen, veel is voor mij ook onduidelijk of dubbelzinning te interpreteren.Jan2023 schreef op donderdag 2 november 2023 @ 18:19:
[...]
Ja is maar hoe je het leest , blijft lastig dit soort dingen.
Ik lees dat onder de 17 graden buiten de WP mag verwarmen.
Jij stelt dat je WP onder de 25 graden mag gaan verwarmen.
Dan zou deze dus nu moeten draaien , je zou wel eens gelijk kunnen hebben.
EDIT:
Ik redeneerde verkeerd om.
Het is natuurlijk dat onder de 25 graden buiten in , jou geval , de WP mag gaan verwarmen.
Bij mij staat dat op 17 graden .
Sorry.
Water druppels op de kast bewegen ook nauwelijks.Carboy54 schreef op donderdag 2 november 2023 @ 17:06:
Ooit in de beginfase genoemd dat de Amber nagenoeg trillingsvrij draaide. @Omebas sprak mij daarop aan dat dat niet kon. Voila leuke test van een potentiële klant 😃
YouTube: Trillings arme Amber @carboy54
Solar Edge 9800WP O/W - Itho Amber 95 | Systeem integrator meet en regeltechniek & KNX | projecterings deskundige CCTV & Inbraaksignalering systemen | Meet- en regeltechniek in de klimaatbeheersing (MRK-A)
Lijkt wel op DHW runs. Eerste bij mij is verwarmen en de 2e+3e bij mij DHWArnoudN schreef op donderdag 2 november 2023 @ 19:40:
[Afbeelding]
Ik ben ook nog erg aan het zoeken. Ik heb zoveel mogelijk de bovenstaande tips gevolgd, maar ik zie dat de Amber vol gaat draaien op 90 Hz en na een uitmelken van de thermostaat teruggaat naar nul.
De temperatuur is huis is erg stabiel, waardoor de Amber met een lager toerental veel langere runs zou kunnen maken.
De temperatuur in huis is bij een vloer die warm is veel behaaglijker dan bij dezelfde temperatuur met de vloerverwarming uit. Ik zou daarom mijn vrouw veel blijer maken met een langere run op een lager toerental.
:strip_exif()/f/image/yipIHgFGJ1UTowpzwWbHcMUF.jpg?f=fotoalbum_large)
Ik vermoed dat je setpoint niet gehaald wordt op de TC sensor, kan je kijken wat setpoint is/was en de temperatuur op TC en dan de waarde van setting m1.03
Solar Edge 9800WP O/W - Itho Amber 95 | Systeem integrator meet en regeltechniek & KNX | projecterings deskundige CCTV & Inbraaksignalering systemen | Meet- en regeltechniek in de klimaatbeheersing (MRK-A)
En dit is op 90hz??Carboy54 schreef op donderdag 2 november 2023 @ 17:06:
Ooit in de beginfase genoemd dat de Amber nagenoeg trillingsvrij draaide. @Omebas sprak mij daarop aan dat dat niet kon. Voila leuke test van een potentiële klant 😃
YouTube: Trillings arme Amber @carboy54
Tr bepaald niet of er verwarmd gaat worden. Die stelt alleen de stooklijn bij als je dat ingesteld hebt.dikkepad schreef op donderdag 2 november 2023 @ 08:06:
[...]
-10 38
0 34
5 31
15 26
20 23
Ik heb de instellingen gewijzigd naar:
M1.01 5 graden
M1.02 2 graden
M1.03 4 graden.
Het is nu 17,9 graden volgens de Tr, en de wp slaat niet aan. Tr correctie (M1.17) staat op 19 graden.
Heb je vloerverwarming?
79 Hz maar dat maakt geen verschil hier. 90 Hz heb ik hier maar 1 keer voorbij zien komen voor 1 minuut. 9.5 Kw
Weheat Sparrow + WH-MDC09J3E5 + ITHO AMBER 9.5. 26x245 WP Panelen. WP boiler 200L Adviseur Warmtepomponline&Fancoilonline
Waarom wil je geluidsreductie? Volgens @Carboy54 is dit apparaat trillingsvrij.harry59 schreef op dinsdag 31 oktober 2023 @ 09:39:
[...]
Is er ook nieuws over de status van het programma 5, "Geluidsreductie"? Je tabel in Excel vermeldt veel minder en andere parameters dan bij mij beschikbaar zijn.
Als het 25 graden is buiten kan je beter een raam open zetten om je huis te verwarmen.dikkepad schreef op donderdag 2 november 2023 @ 18:06:
[...]
Dus als het buiten kouder is dan 17 graden mag de wp verwarmen, correct? Dus mijn ingestelde 25 graden maakt dan geen verschil?
Dat is een goed punt inderdaad. Ik heb vloerverwarming. Welk setpoint/parameter bepaald of er verwarmd gaat worden?Omebas schreef op donderdag 2 november 2023 @ 20:12:
[...]
Tr bepaald niet of er verwarmd gaat worden. Die stelt alleen de stooklijn bij als je dat ingesteld hebt.
Heb je vloerverwarming?
Je hebt 2 keuzes, of alleen stooklijn.dikkepad schreef op donderdag 2 november 2023 @ 20:56:
[...]
Dat is een goed punt inderdaad. Ik heb vloerverwarming. Welk setpoint/parameter bepaald of er verwarmd gaat worden?
Of thermostaat + stooklijn
Solar Edge 9800WP O/W - Itho Amber 95 | Systeem integrator meet en regeltechniek & KNX | projecterings deskundige CCTV & Inbraaksignalering systemen | Meet- en regeltechniek in de klimaatbeheersing (MRK-A)
En met de thermostaat erbij, mag de Amber pas aan als de themostaat vrij geeft.
Solar Edge 9800WP O/W - Itho Amber 95 | Systeem integrator meet en regeltechniek & KNX | projecterings deskundige CCTV & Inbraaksignalering systemen | Meet- en regeltechniek in de klimaatbeheersing (MRK-A)
@dikkepad Waar heb je M9.06 nu op staan (regelgedrag verwarmen/koelen)?bommer schreef op donderdag 2 november 2023 @ 21:04:
[...]
Je hebt 2 keuzes, of alleen stooklijn.
Of thermostaat + stooklijn
PV 3520Wp - WP Itho Amber 95 - WPB Atlantic Explorer V4 200L - gasloos sinds aug 2023
Er zijn inderdaad verschillende situaties met hun eigen range van instellingen. Alleen vloerverwarming of alleen radiatoren, al dan niet met SWW. Of een combi van vvw en radiatoren, al dan niet met SWW. En dan ook nog met een paar soorten regelgedrag (alleen stooklijn, stooklijn + thermostaat etc.).GhandiHarder schreef op donderdag 2 november 2023 @ 20:12:
Wat een 'geklooi' met een paar instellingen, die blijkbaar een hoop verschil kunnen maken. Ik hoop dat tegen de tijd dat ik aan beurt ben, de uitleg van de instellingen helemaal helder is. Dat het e.e.a. logisch te verklaren is. Is het een idee om in een klein standaard format de instellingen te delen? Of zijn de situaties zo verschillend dat dat geen zin heeft?
Voor die diverse combinaties moet volgens mij uiteindelijk wel een soort van uitgangssituatie geformuleerd kunnen worden wat betreft instellingen.
PV 3520Wp - WP Itho Amber 95 - WPB Atlantic Explorer V4 200L - gasloos sinds aug 2023
Nadat hij heel lang op een constant vermogen heeft gedraaid op 830L/h heb ik hem verhoogd naar de gemiddelde pomp snelheid, 1360L/h. CoP zakt daardoor iets van +/-6,3 naar +/-6,0. Maar de binnentemperatuur ging daarna wel veel sneller naar de ingestelde waarde.
/f/image/uF9qiPUcTG38pEZ4Vq61nExb.png?f=fotoalbum_large)
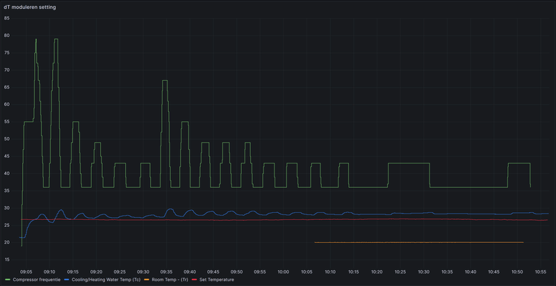
Wat ik echter wel vreemd vind is de dat de warmtepomp in het begin echt in een slingering komt. Ik begrijp dus ook nog steeds de regeling van de warmtepomp niet waar ik wel steeds meer behoefte aan begin te krijgen om te snappen wat er gebeurd. Ik laat voor nu nog even de pomp op de laagstand staan en ga even kijken wat er gebeurt als ik de dT moduleren verhoog, om te bekijken of de warmtepomp dan rustiger wordt. Maar als ik puur kijk naar de Tc temperatuur en de stooklijn snap ik op die momenten nog niet direct de regelactie van de Amber.
/f/image/xMpSfLbGX8q3G9mDOoKZYR4I.png?f=fotoalbum_large)
/f/image/z0RfDiMRlumY78jlVFvfKfDd.png?f=fotoalbum_large)
Hieronder wat ingezoomd.
/f/image/0wLUXKieyDc6t1DWBidZEhgJ.png?f=fotoalbum_large)
/f/image/kBqPtoxbfUYF9YDIiY3DTYYT.png?f=fotoalbum_large)
/f/image/hd5hVThgbHXOgOKdE6afST19.png?f=fotoalbum_large)
Verder heb ik het vermoeden dat de stooklijn naar beneden wordt afgerond op hele graden Celsius, niet echt belangrijk maar wellicht handig om te weten. Ook ben ik nog steeds heel benieuwd naar de instelling van de Tr ruimte sensor compensatie. Bij welke temperatuurafwijking wordt hoeveel gecompenseerd?
Een andere vraag aan de specialisten hier: Waarom is de waterpomp niet modulerend?
Itho Daalderop Amber 95
SWW loopt bij mij via de warmtepompboiler.bommer schreef op donderdag 2 november 2023 @ 19:56:
[...]
Lijkt wel op DHW runs. Eerste bij mij is verwarmen en de 2e+3e bij mij DHW
[Afbeelding]
Ik vermoed dat je setpoint niet gehaald wordt op de TC sensor, kan je kijken wat setpoint is/was en de temperatuur op TC en dan de waarde van setting m1.03
Het setpoint was 24 graden en heb ik nu aangepast naar 22 en 1.03 staat op 1. Ik heb overal vloerverwarming zonder naregelibg.
XC40 P8 - Wallbox Copper SB
Je moet het even aankijken, in het begin kost het erg veel energie om de vloer warm te krijgen, Het lijkt erop dat je Tc temperatuur heel mooi stabiel blijft, ik denk dat de retour temperatuur redelijk koud terug kwam waardoor dus ook echt het vermogen nodig was. Je moet even kijken of het morgen of overmogen al wat beter is.ArnoudN schreef op donderdag 2 november 2023 @ 22:35:
[...]
SWW loopt bij mij via de warmtepompboiler.
Het setpoint was 24 graden en heb ik nu aangepast naar 22 en 1.03 staat op 1. Ik heb overal vloerverwarming zonder naregelibg.
Itho Daalderop Amber 95
Hoe bedoel je dat je het setpoint heb aangepast van 24°C naar 22°C, dat is toch de stooklijn? Of heb je juist je stooklijn aangepast? Maar is 22°C niet een beetje laag?ArnoudN schreef op donderdag 2 november 2023 @ 22:35:
[...]
SWW loopt bij mij via de warmtepompboiler.
Het setpoint was 24 graden en heb ik nu aangepast naar 22 en 1.03 staat op 1. Ik heb overal vloerverwarming zonder naregelibg.
Ook begrijp ik niet helemaal (als ik het goed zie in je grafiekje) dat je temperatuursetpoint van de woonkamer hoger ligt dan de aanvoertemperatuur, dan krijg je uiteraard nooit je kamer op temperatuur
Itho Daalderop Amber 95
wat bedoel je te zeggen?Een andere vraag aan de specialisten hier: Waarom is de waterpomp niet modulerend?
De compressor moduleerd toch?
Anders had je altijd vol vermogen “aan” of niets “uit”
Heb nog steeds niet veel kunnen testen, ik denk dat er vanacht weer een run komt, temperatuur in de woonkamer zit bijna op schakel moment
Solar Edge 9800WP O/W - Itho Amber 95 | Systeem integrator meet en regeltechniek & KNX | projecterings deskundige CCTV & Inbraaksignalering systemen | Meet- en regeltechniek in de klimaatbeheersing (MRK-A)
OK nu begint het eea op zijn plek te vallen! Dus als ik het niet eens ben met de manier waarop de ruimte verwarmd wordt moet ik het in de stooklijn aanpassen. Maak ik de juiste conclusie als ik langere runs wil, de aanvoertemperatuur moet verlagen?bommer schreef op donderdag 2 november 2023 @ 21:14:
De stooklijn bepaald het setpoint.
En met de thermostaat erbij, mag de Amber pas aan als de themostaat vrij geeft.
Op dit moment staat het setpoint op 25, maar de Tc is toch opgelopen naar 31 graden. Dit komt omdat de ruimte correctie aanstaat?
Het is nu 19 graden in huis en de delta T is net geen 3 graden. De compressor loopt op 61hz nu. Dit gaat de goede kant op toch?
Ext aan/uit sturing + buitentemp.hansvk schreef op donderdag 2 november 2023 @ 21:29:
[...]
@dikkepad Waar heb je M9.06 nu op staan (regelgedrag verwarmen/koelen)?
[ Voor 15% gewijzigd door dikkepad op 02-11-2023 23:30 ]
Warmtepomp moduleert bij mij gewoon heel snel terug naar 36 Hz.bommer schreef op donderdag 2 november 2023 @ 23:18:
[...]
wat bedoel je te zeggen?
De compressor moduleerd toch?
Anders had je altijd vol vermogen “aan” of niets “uit”
Heb nog steeds niet veel kunnen testen, ik denk dat er vanacht weer een run komt, temperatuur in de woonkamer zit bijna op schakel moment
De waterpomp bedoel ik, die zou uiteraard ook gewoon terug kunnen moduleren, nu moet je met de hand de pomp op max, gem. of laag zetten.
Net als in een CV ketel, daar regelt bijvoorbeeld de ketel op het gevraagde vermogen/aanvoertemperatuur. Wanneer bijvoorbeeld de warmtevraag afneemt kan ook de pomp wat terug, je hoeft het water niet op een volle flow door je systeem heen te sturen, dat kan dan best een tandje minder. Als er hier en daar wat thermostaatkranen dichtlopen bijvoorbeeld kan de pomp op een constante dP regelen, Of dat de pomp op een dT regelt.
Ik denk dat jou CV pomp vanuit je buffervat ook moduleert en niet vol staat rond te pomp als alleen de badkamer vragend is? Ik heb even niet helemaal meer het plaatje in mijn hoofd van jou situatie, maar dacht dat je een buffer paralel heb staan.
Itho Daalderop Amber 95
Op zich is 25°C niet te hoog lijkt mij. dat de temperatuur op loopt naar 31°C is volgens mijn omdat je de warmte niet goed kan afgeven. De ruimte compensatie doet maximaal 2°C.dikkepad schreef op donderdag 2 november 2023 @ 23:27:
[...]
OK nu begint het eea op zijn plek te vallen! Dus als ik het niet eens ben met de manier waarop de ruimte verwarmd wordt moet ik het in de stooklijn aanpassen. Maak ik de juiste conclusie als ik langere runs wil, de aanvoertemperatuur moet verlagen?
Op dit moment staat het setpoint op 25, maar de Tc is toch opgelopen naar 31 graden. Dit komt omdat de ruimte correctie aanstaat?
Het is nu 19 graden in huis en de delta T is net geen 3 graden. De compressor loopt op 61hz nu. Dit gaat de goede kant op toch?
[...]
Ext aan/uit sturing + buitentemp.
Welke dT bedoel je hier?
Itho Daalderop Amber 95
Het verschil tussen de aanvoer temp en de retourmischa402 schreef op donderdag 2 november 2023 @ 23:35:
[...]
Op zich is 25°C niet te hoog lijkt mij. dat de temperatuur op loopt naar 31°C is volgens mijn omdat je de warmte niet goed kan afgeven. De ruimte compensatie doet maximaal 2°C.
Welke dT bedoel je hier?
Heeft iemand een plaatje of schema hoe de 5 draden vanuit de thermostaat ontvanger NC NO COM L N. aangesloten moeten worden in de binnenunit?Carboy54 schreef op maandag 23 oktober 2023 @ 20:15:
TIP 10 Thermostaten voor de Amber
Na lange tijd zoeken naar een betaalbare en nauwkeurig werkende thermostaat ben ik afgelopen week tegen de thermostaten aangelopen van PNI. Deze zijn o.a. verkrijgbaar bij Amazon en kost draadloos rond de € 50 en met App bediening rond de € 80. De ontvanger kan mooi onder de binnenunit. De thermostaat heeft standaard een hysterese verstelling van 0,1 - 1.0. Ook heeft de thermostaat een Open Window functie die de warmtepomp voor 30 minuten uit kan schakelen bij plotselinge temperatuur daling. Ik heb beide enkele dagen in gebruik gehad. De response is zeer nauwkeurig en snel. De goedkoopste heeft gek genoeg het mooiste ontwerp maar het exemplaar met App bediening van Tuya heeft leuke functies in de App.
Alleen de het maximale aantal schakelingen per uur van 1 ontbreekt. Dit is op te lossen door de hysterese op minimaal 0,2 tot 0,3 te zetten. Door het verschil zal hij daardoor niet zo snel weer aan slaan. Ook kan je in de software van de Amber een thermostaat vetraging in stellen van bv. 10 minuten. Mijn runs zijn met deze instellingen bij 10 graden buiten nu minimaal 1.5 tot 2.5 uur bij 36 Hz.
De info:
https://manuals.plus/nl/pni/ct60-wireless-thermostat-manual
https://manuals.plus/pni/...t-manual?expand_article=1
[Afbeelding]
[Afbeelding]
[Afbeelding]
[Afbeelding]
De WP staat op z'n balkjes. Toch best een zwaar ding. Vanwege mijn onzekerheid vraag ik graag na of alles juist is aangesloten, morgen gaan de leidingen erop en moet die maar eens aan:Dracoplasm schreef op zondag 8 oktober 2023 @ 19:29:
Ik ben alles aan het voorbereiden. Zou iemand mee willen kijken, dit zou het volgens mij moeten zijn:
[Afbeelding]
[Afbeelding]
:strip_exif()/f/image/z8aeNijWdEaVqrhECIN81sGi.jpg?f=fotoalbum_large)
9.000wp - Atlantic Explorer V4 270 - Itho Amber 120 - Victron MP 5000 GX 15kWh Eel
Weet alleen niet of je de goede kabel gebruikt hebt (lijkt neopreen oid)
[ Voor 12% gewijzigd door timpel_800 op 03-11-2023 14:14 ]
Amber 65. Atlantic Explorer. 20.000Wp zonnepanelen. 48kWh/20kW Sigenergy thuisbatterij Kia Niro EV. Zappi Laadpaal. Bakkerij aan huis -> 40kW deckoven
Ik heb de stooklijn inderdaad iets aangepast naar beneden. De instelling van de thermostaat staat op 21,5 en de stooklijn net iets hoger. De kamer komt prima op temperatuur, maar voor mijn situatie eigenlijk te snel.mischa402 schreef op donderdag 2 november 2023 @ 23:00:
[...]
Hoe bedoel je dat je het setpoint heb aangepast van 24°C naar 22°C, dat is toch de stooklijn? Of heb je juist je stooklijn aangepast? Maar is 22°C niet een beetje laag?
Ook begrijp ik niet helemaal (als ik het goed zie in je grafiekje) dat je temperatuursetpoint van de woonkamer hoger ligt dan de aanvoertemperatuur, dan krijg je uiteraard nooit je kamer op temperatuur
Als ik naar de in- en outlettemperaturen kijk is de deltaT ongeveer 3,5 tot 4 graden.
XC40 P8 - Wallbox Copper SB
F28 Storing PWM terugkoppelings-signaal
Line status is voor beide wel 100%
Iemand een idee hoe ik dit kan oplossen? Opnieuw opstarten heb ik al geprobeerd.
Itho Amber 95 + WPV-H 240L
Als de pomp opstart en doorloopt naar de hoge Hz'n ontstaat in het traject 75-85 Hz een piek in geluid, als hij dan eindigt op 90 Hz is die piek weer weg. Misschien dat het systeem bij die piek even in een "eigen frequentie" draait. Mijn buurman heeft gevoelig oren, die wil ik niet meer belasten dan strikt nodig. Zou dus willen voorkomen dat die piek 's-nachts optreed door een cap te plaatsen op het vermogen, cq frequentie. Menu 5 suggereert dat dit mogelijk is/gaat zijn, maar begreep van Carboy54 dat deze faciliteit nog niet beschikbaar is. Bij alleen toepassen van nachtverlaging van de Tc komt de WP toch in dit frequentie-gebied terecht.Omebas schreef op donderdag 2 november 2023 @ 20:16:
[...]
Waarom wil je geluidsreductie? Volgens @Carboy54 is dit apparaat trillingsvrij.
Nu snap ik wat je bedoeld, ik had de CV-pomp tijdelijk ff op volle bak staan (dat is tapwater instelling)mischa402 schreef op donderdag 2 november 2023 @ 23:32:
[...]
Warmtepomp moduleert bij mij gewoon heel snel terug naar 36 Hz.
De waterpomp bedoel ik, die zou uiteraard ook gewoon terug kunnen moduleren, nu moet je met de hand de pomp op max, gem. of laag zetten.
Net als in een CV ketel, daar regelt bijvoorbeeld de ketel op het gevraagde vermogen/aanvoertemperatuur. Wanneer bijvoorbeeld de warmtevraag afneemt kan ook de pomp wat terug, je hoeft het water niet op een volle flow door je systeem heen te sturen, dat kan dan best een tandje minder. Als er hier en daar wat thermostaatkranen dichtlopen bijvoorbeeld kan de pomp op een constante dP regelen, Of dat de pomp op een dT regelt.
Ik denk dat jou CV pomp vanuit je buffervat ook moduleert en niet vol staat rond te pomp als alleen de badkamer vragend is? Ik heb even niet helemaal meer het plaatje in mijn hoofd van jou situatie, maar dacht dat je een buffer paralel heb staan.
Misschien heb ik vanwege de opvoerhoogte nog een zwaardere pomp nodig.
Ik ga na jouw test eerst nu ook even proberen met de Amber pomp op low ipv nu op mid.
En dan de pomp weer op prop.druk.
Heb idd het buffer parallel.
Solar Edge 9800WP O/W - Itho Amber 95 | Systeem integrator meet en regeltechniek & KNX | projecterings deskundige CCTV & Inbraaksignalering systemen | Meet- en regeltechniek in de klimaatbeheersing (MRK-A)
Nu kwam ik deze tegen Radson LTV-radiator vertikaal ULow E2 1102W maar is er misschien nog een goedkopere optie? Of wachten totdat het koud wordt en en 35 graden door het systeem stroomt.
PV 5.590 Wp Enphase, 2.700 Wp Growatt - Easee laadpaal - Itho Amber 95 WP
Ik zie geen verkeerde dingen, misschien voor de duidelijkheid om de grijze draad van de voeding een blauw tapeje. Hoewel ik daar niet zo wakker van lig.Dracoplasm schreef op vrijdag 3 november 2023 @ 13:34:
[...]
De WP staat op z'n balkjes. Toch best een zwaar ding. Vanwege mijn onzekerheid vraag ik graag na of alles juist is aangesloten, morgen gaan de leidingen erop en moet die maar eens aan:
[Afbeelding]
[Afbeelding]
Pas alleen op met te hard aandraaien, je aarde klem in de binnenunit wijkt al aardig.
Solar Edge 9800WP O/W - Itho Amber 95 | Systeem integrator meet en regeltechniek & KNX | projecterings deskundige CCTV & Inbraaksignalering systemen | Meet- en regeltechniek in de klimaatbeheersing (MRK-A)
Ik zie het. Lijkt op de foto erger maar zal hem iets losser maken.bommer schreef op vrijdag 3 november 2023 @ 16:21:
[...]
Ik zie geen verkeerde dingen, misschien voor de duidelijkheid om de grijze draad van de voeding een blauw tapeje. Hoewel ik daar niet zo wakker van lig.
Pas alleen op met te hard aandraaien, je aarde klem in de binnenunit wijkt al aardig.
9.000wp - Atlantic Explorer V4 270 - Itho Amber 120 - Victron MP 5000 GX 15kWh Eel
GhandiHarder schreef op donderdag 2 november 2023 @ 20:12:
Wat een 'geklooi' met een paar instellingen, die blijkbaar een hoop verschil kunnen maken. Ik hoop dat tegen de tijd dat ik aan beurt ben, de uitleg van de instellingen helemaal helder is. Dat het e.e.a. logisch te verklaren is. Is het een idee om in een klein standaard format de instellingen te delen? Of zijn de situaties zo verschillend dat dat geen zin heeft?
Lijkt mij een uitstekend idee. Ik zie soms door de bomen het bos niet meer wat betreft instellingen. @Carboy54 Zou het wat zijn op op de startpagina Google Spread sheet te delen waarin iedereen de belangrijkste settings en situatie kan delen? Misschien geeft dat wat meer overzicht.hansvk schreef op donderdag 2 november 2023 @ 21:42:
[...]
Er zijn inderdaad verschillende situaties met hun eigen range van instellingen. Alleen vloerverwarming of alleen radiatoren, al dan niet met SWW. Of een combi van vvw en radiatoren, al dan niet met SWW. En dan ook nog met een paar soorten regelgedrag (alleen stooklijn, stooklijn + thermostaat etc.).
Voor die diverse combinaties moet volgens mij uiteindelijk wel een soort van uitgangssituatie geformuleerd kunnen worden wat betreft instellingen.
Ik had eerder gelezen dat er een aanpassing zou komen in een van de documenten Itho om het e.e.a. te verduidelijken. Heb ik iets gemist of is dit nog niet aangepast?
Dat zal ik doen zodra de nieuwe functielijst beschikbaar is. Deze wordt momenteel geupdated door Itho. Sommige instellingen worden eerst getest voordat ze worden vrij gegeven en dat kost helaas tijd.psycho-realm schreef op vrijdag 3 november 2023 @ 17:21:
[...]
[...]
Lijkt mij een uitstekend idee. Ik zie soms door de bomen het bos niet meer wat betreft instellingen. @Carboy54 Zou het wat zijn op op de startpagina Google Spread sheet te delen waarin iedereen de belangrijkste settings en situatie kan delen? Misschien geeft dat wat meer overzicht.
Ik had eerder gelezen dat er een aanpassing zou komen in een van de documenten Itho om het e.e.a. te verduidelijken. Heb ik iets gemist of is dit nog niet aangepast?
Weheat Sparrow + WH-MDC09J3E5 + ITHO AMBER 9.5. 26x245 WP Panelen. WP boiler 200L Adviseur Warmtepomponline&Fancoilonline
Wij hebben hetzelfde probleem. Badkamer wordt ook niet echt warm, ondanks grote radiator en vloerverwarming. Ik heb dat onderschat. Maar verder wordt er bij ons boven niet gestookt dus het is daar gewoon kouder. We hopen dat het idd beter wordt als het kouder wordt en anders maar iets elektrisch erin denk ik.Impossibl3 schreef op vrijdag 3 november 2023 @ 16:17:
Even een ander vraagje waar jullie misschien een idee voor hebben. Nu ik mijn hele verwarming heb omgebouwd voor de Amber stook ik (op de CV) nu nog maar op een aanvoer temperatuur van 25 graden. Daarmee wordt het huis lekker warm maar de badkamer blijft koud. Wat hebben jullie als badkamerradiator of iets anders om toch de badkamer warm te krijgen en vooral de handdoeken droog.
Nu kwam ik deze tegen Radson LTV-radiator vertikaal ULow E2 1102W maar is er misschien nog een goedkopere optie? Of wachten totdat het koud wordt en en 35 graden door het systeem stroomt.
Amber 65. Atlantic Explorer. 20.000Wp zonnepanelen. 48kWh/20kW Sigenergy thuisbatterij Kia Niro EV. Zappi Laadpaal. Bakkerij aan huis -> 40kW deckoven
Het ik-wil-een-warmtepomp FAQ topic- '23 MG5, douchen met wtw en Auer Edel Eau, verwarming met Vaillant Arotherm Plus.
Elke woning die wij qua E & W installatie's opleveren is in de douche voorzien van een stopcontact tbv een elektrische radiator; met lage temperatuur verwarming wordt het zelden aangenaam warm in een douche.Impossibl3 schreef op vrijdag 3 november 2023 @ 16:17:
Even een ander vraagje waar jullie misschien een idee voor hebben. Nu ik mijn hele verwarming heb omgebouwd voor de Amber stook ik (op de CV) nu nog maar op een aanvoer temperatuur van 25 graden. Daarmee wordt het huis lekker warm maar de badkamer blijft koud. Wat hebben jullie als badkamerradiator of iets anders om toch de badkamer warm te krijgen en vooral de handdoeken droog.
Nu kwam ik deze tegen Radson LTV-radiator vertikaal ULow E2 1102W maar is er misschien nog een goedkopere optie? Of wachten totdat het koud wordt en en 35 graden door het systeem stroomt.
Of je moet de vv groep + handdoek radiator in de douche apart met een hogere temperatuur vanaf de wp kunnen aanvoeren; heb ik nog nooit gezien.
20x JA Solar 6.9KW; Fronius Symo 7.0; Panasonic 7H Mono; Atlantic Explorer V4; https://www.astrobin.com/users/naturalcolor/
Zodra de WP de hele dag door gaat stoken als het kouder wordt, wordt de badkamer ook beter warm.
[ Voor 7% gewijzigd door hansvk op 03-11-2023 19:08 ]
PV 3520Wp - WP Itho Amber 95 - WPB Atlantic Explorer V4 200L - gasloos sinds aug 2023
Ik neem aan dat soort radiatoren gevuld zijn? IK heb ook zo'n exemplaar gekregen vanuit de bouw.Proton_ schreef op vrijdag 3 november 2023 @ 18:59:
Je kunt een staaf als deze in de handdoekradiator doen en met een timer/smartplug/... vijf minuten voor de wekker aanzetten.
Alleen zit daar een hele regelunit aan vast, welke ik het liefst niet ga gebruiken.
Maar via een schakel contact op mijn KNX.
Solar Edge 9800WP O/W - Itho Amber 95 | Systeem integrator meet en regeltechniek & KNX | projecterings deskundige CCTV & Inbraaksignalering systemen | Meet- en regeltechniek in de klimaatbeheersing (MRK-A)
Leuk deze kende ik nog niet. Die kan ik wel met een slimme plug schakelen op basis van de wekker. Deze hou ik in mijn achterhoofd. Dank.Proton_ schreef op vrijdag 3 november 2023 @ 18:59:
Je kunt een staaf als deze in de handdoekradiator doen en met een timer/smartplug/... vijf minuten voor de wekker aanzetten.
PV 5.590 Wp Enphase, 2.700 Wp Growatt - Easee laadpaal - Itho Amber 95 WP
Ik weet heel zeker dat er geen lucht in zit. Toen ik het systeem ging vullen had ik ruim de ontluchter opengezet met als gevolg dat er een flinke straal tegen mijn plafond kwam. Vond het al zo gek dat het systeem niet op druk kwam.hansvk schreef op vrijdag 3 november 2023 @ 19:07:
In een badkamer wil nog wel eens lucht blijven hangen in de radiator en vvw. Ik heb dat eerder ook gehad na een verbouwing en onlangs na installatie van de Amber. Je zou voor de zekerheid eens het ontluchtingsprogramma kunnen draaien met alles dicht behalve de badkamer. Een airlock wordt er dan wel uitgedrukt.
PV 5.590 Wp Enphase, 2.700 Wp Growatt - Easee laadpaal - Itho Amber 95 WP
Deze 5 stooklijnen zijn naar eigen wens in te stellen.Japio2 schreef op vrijdag 3 november 2023 @ 18:13:
Even een vraagje op basis van nieuwsgierigheid. De Amber heeft 5 setpoints. Zijn dat discrete punten en zijn er dus geen andere smaken? Of wordt er al naar gelang van de buitentemperatuur een continue aanpassing van die doeltemperatuur gemaakt op alle tussenliggende punten op de grafiek die door die 5 punten loopt?
Weheat Sparrow + WH-MDC09J3E5 + ITHO AMBER 9.5. 26x245 WP Panelen. WP boiler 200L Adviseur Warmtepomponline&Fancoilonline
L en N op N en R L Reserve power supply.Flierefluiter schreef op vrijdag 3 november 2023 @ 13:00:
[...]
Heeft iemand een plaatje of schema hoe de 5 draden vanuit de thermostaat ontvanger NC NO COM L N. aangesloten moeten worden in de binnenunit?
Com en NO op heating switch zone 1 com en T1
Vergeet systeem configuratie regel 2/2 niet op aan / uit sturing + buitentemperatuur te zetten.
Weheat Sparrow + WH-MDC09J3E5 + ITHO AMBER 9.5. 26x245 WP Panelen. WP boiler 200L Adviseur Warmtepomponline&Fancoilonline
Test even met een standaard UTP Cat 6 kabel buiten om. 99% kans dat het de kabel is. De kabel vooraf getest??NRJ020 schreef op vrijdag 3 november 2023 @ 16:09:
Zojuist de twee internet/netwerk kabels ingekort tussen de binnen en buitenunit echter krijg ik nu een storing:
F28 Storing PWM terugkoppelings-signaal
Line status is voor beide wel 100%
Iemand een idee hoe ik dit kan oplossen? Opnieuw opstarten heb ik al geprobeerd.
Weheat Sparrow + WH-MDC09J3E5 + ITHO AMBER 9.5. 26x245 WP Panelen. WP boiler 200L Adviseur Warmtepomponline&Fancoilonline
Zou niet de eerste keer zijnCarboy54 schreef op vrijdag 3 november 2023 @ 20:52:
[...]
Test even met een standaard UTP Cat 6 kabel buiten om. 99% kans dat het de kabel is. De kabel vooraf getest??
PV 3520Wp - WP Itho Amber 95 - WPB Atlantic Explorer V4 200L - gasloos sinds aug 2023
Spreekt een ervaringsdeskundige 🤫
Weheat Sparrow + WH-MDC09J3E5 + ITHO AMBER 9.5. 26x245 WP Panelen. WP boiler 200L Adviseur Warmtepomponline&Fancoilonline
Hier nummer 3 met hetzelfde probleem.timpel_800 schreef op vrijdag 3 november 2023 @ 18:45:
[...]
Wij hebben hetzelfde probleem. Badkamer wordt ook niet echt warm, ondanks grote radiator en vloerverwarming. Ik heb dat onderschat. Maar verder wordt er bij ons boven niet gestookt dus het is daar gewoon kouder. We hopen dat het idd beter wordt als het kouder wordt en anders maar iets elektrisch erin denk ik.
Optie 1, de duurdere, de handdoekradiator vervangen voor een Haga Strada Hybrid. Maar dan ben je nog steeds afhankelijk van de vvw run.
Optie 2, de wat goedkopere, een infraroodpaneel ophangen. Badkamer wil je voornamelijk in de ochtend en avond even snel warm hebben (voor het gevoel.
Voorlopig lijkt het optie 2 te worden. Met in de toekomst optie 1 toegevoegd.
Itho Daalderop Amber 95 WP (all-electric)
Die heb je ook als spiegel, valt het minder op. En een warme bakkes met scherenPlexxodus schreef op vrijdag 3 november 2023 @ 22:15:
[...]
Optie 2, de wat goedkopere, een infraroodpaneel ophangen. Badkamer wil je voornamelijk in de ochtend en avond even snel warm hebben
Solar Edge 9800WP O/W - Itho Amber 95 | Systeem integrator meet en regeltechniek & KNX | projecterings deskundige CCTV & Inbraaksignalering systemen | Meet- en regeltechniek in de klimaatbeheersing (MRK-A)
Het betreft een tussenwoning uit 1928 volledig nageïsoleerd op spouw na omdat deze niet aanwezig is. 50 m² vloerverwarming beneden als hoofdverwarming. Totaal oppervlakte woning is ongeveer een kleine 110 m²
Gasverbruik vorig jaar was 540 m³ ook door het verwarmen met airco en zuiniger aan te doen.
Ben een beetje bang dat ik drek tekort ga komen door een te lichte versie terwijl het me nu maar 200 euro kan schelen.
We gaan hem nu in hybride opstellen en volgend jaar komt er waarschijnlijk ook een vat bij voor het sww.
Wat zou het nadeel kunnen zijn van een te zware pomp ? En wat het nadeel van een te lichte ?
Itho amber 65 wp/ 3850 wp zuid platdak opstelling
Scheren? scheren is uit de mode; alles laten staan m/vbommer schreef op vrijdag 3 november 2023 @ 23:30:
[...]
Die heb je ook als spiegel, valt het minder op. En een warme bakkes met scheren
Vroeger had je radiatoren in huis die waren loei heet, de stralingswarmte die dat gaf was heel aangenaam.
20x JA Solar 6.9KW; Fronius Symo 7.0; Panasonic 7H Mono; Atlantic Explorer V4; https://www.astrobin.com/users/naturalcolor/
Probleem gevonden. De Tc sensor zat niet meer op de juiste plek. Tijdens het installeren heb ik deze even snel met tape op de aanvoer geplakt met een stuk isolatieschuim eromheen. Deze is waarschijnlijk vorige week losgeraakt en hing in de lucht.mischa402 schreef op donderdag 2 november 2023 @ 23:00:
[...]
Hoe bedoel je dat je het setpoint heb aangepast van 24°C naar 22°C, dat is toch de stooklijn? Of heb je juist je stooklijn aangepast? Maar is 22°C niet een beetje laag?
Ook begrijp ik niet helemaal (als ik het goed zie in je grafiekje) dat je temperatuursetpoint van de woonkamer hoger ligt dan de aanvoertemperatuur, dan krijg je uiteraard nooit je kamer op temperatuur
Daarom wordt het setpoint van de stooklijn niet gehaald en gaat de Amber niet terugtoeren, totdat de thermostaat zegt dat het zo wel goed is. Dat is dan ook de reden dat het warmer werd in huis dan gepland.
De warmtepasta is al in huis dus straks even alles juist fixeren.
Kan nog mooi voordat @ErikVers hem officieel in bedrijf gaat stellen.
XC40 P8 - Wallbox Copper SB
Met 540 m3 gas (ga er van uit dat het tapwater er al af is) kom je op een benodigd vermogen van 2,88 kW bij -10. Dat kan de Amber65 prima leveren. Als het vervolgens warmer wordt en je warmtevraag neemt af wil je een pomp die zo min mogelijk vermogen kan leveren om pendelen te voorkomen. Bij de Amber 65 is dat iets boven de 2 kW (uit mijn hoofd) en bij de 95 tegen de 4 kW (nu gingen er ook al cijfers rond van de 2,2 kW dacht ik). Je zit me je maximale warmtevraag dus al heel dicht bij of over het minimale vermogen wat de Amber 95 kan leveren.camel1987 schreef op zaterdag 4 november 2023 @ 07:01:
Hallo ik sta op het punt om een amber 65 aan te schaffen volgens de installateur kom ik hiermee prima uit de voeten. Echter ik lees hier dat de capaciteit echter een heel stuk minder is als het kouder word. Is het dan niet verstandiger om eventueel gelijk een 95 te pakken ?
Het betreft een tussenwoning uit 1928 volledig nageïsoleerd op spouw na omdat deze niet aanwezig is. 50 m² vloerverwarming beneden als hoofdverwarming. Totaal oppervlakte woning is ongeveer een kleine 110 m²
Gasverbruik vorig jaar was 540 m³ ook door het verwarmen met airco en zuiniger aan te doen.
Ben een beetje bang dat ik drek tekort ga komen door een te lichte versie terwijl het me nu maar 200 euro kan schelen.
We gaan hem nu in hybride opstellen en volgend jaar komt er waarschijnlijk ook een vat bij voor het sww.
Wat zou het nadeel kunnen zijn van een te zware pomp ? En wat het nadeel van een te lichte ?
Lang verhaal kort de 65 lijkt mij ruim voldoende.
PV 5.590 Wp Enphase, 2.700 Wp Growatt - Easee laadpaal - Itho Amber 95 WP
Itho amber 65 wp/ 3850 wp zuid platdak opstelling
Als je met 2 personen bent blijft er een warmte vraag van 1,8 kW over. Zelfs als jij je thermostaat op 21 graden gaat zetten zou de Amber 65 nog voldoende moeten leveren. Het grootste verlies van energie in het huis is linear met de toe/afnamen van de delta temperatuur tussen binnen en buiten. Om van -10 buiten en binnen 18 naar binnen 21 te gaan is dT van 28 vs 31 of te wel een toename van 10,7%. Je warmte vraag zou dan uit komen op net geen 2 kW (1,8x1,107)
Dan heb je dus nogsteeds ruim over tov wat de Amber 65 maximaal kan leveren. Zo kan het voordeliger zijn om in de winter minder op de airco te verwarmen maar meer op de Amber om het pendelen tegen te gaan.
[ Voor 15% gewijzigd door Impossibl3 op 04-11-2023 09:41 ]
PV 5.590 Wp Enphase, 2.700 Wp Growatt - Easee laadpaal - Itho Amber 95 WP
We hebben ook voor een lg gekeken maar lees hier toch meer over mankementen als bijna de itho.
[ Voor 7% gewijzigd door camel1987 op 04-11-2023 09:49 ]
Itho amber 65 wp/ 3850 wp zuid platdak opstelling
Hou ook rekening met de benodigde waterinhoud voor de Ambers.camel1987 schreef op zaterdag 4 november 2023 @ 07:01:
Hallo ik sta op het punt om een amber 65 aan te schaffen volgens de installateur kom ik hiermee prima uit de voeten. Echter ik lees hier dat de capaciteit echter een heel stuk minder is als het kouder word. Is het dan niet verstandiger om eventueel gelijk een 95 te pakken ?
Het betreft een tussenwoning uit 1928 volledig nageïsoleerd op spouw na omdat deze niet aanwezig is. 50 m² vloerverwarming beneden als hoofdverwarming. Totaal oppervlakte woning is ongeveer een kleine 110 m²
Gasverbruik vorig jaar was 540 m³ ook door het verwarmen met airco en zuiniger aan te doen.
Ben een beetje bang dat ik drek tekort ga komen door een te lichte versie terwijl het me nu maar 200 euro kan schelen.
We gaan hem nu in hybride opstellen en volgend jaar komt er waarschijnlijk ook een vat bij voor het sww.
Wat zou het nadeel kunnen zijn van een te zware pomp ? En wat het nadeel van een te lichte ?
Voor de Amber 6,5 = 65 liter en de Amber 9,5 = 95 liter
Als je vloerverwarming hart op hart 10 cm is kan je rekenen met 1,1 ltr per m2
Weet niet wat je nog aan radiatoren hebt staan ? , en deze moeten ook open staan voor de benodigde flow.
Anders mag je naast je boilervat ook nog een leuk vat voor extra inhoudt gaan plaatsen.
Amber 95 sinds 10 / 2023 en 9 x 365 Wp glas / glas solarwatt
Itho amber 65 wp/ 3850 wp zuid platdak opstelling
De ingestelde legionella run is op zaterdag om 10:00 uur 's morgens ingesteld. Echter is hij nu een uur te vroeg aan het draaien, om 9:00 uur. Schakelt de Amber niet automatisch van zomer naar wintertijd en visa versa?
Je kan je CV systeem beter gewoon met water vullen.camel1987 schreef op zaterdag 4 november 2023 @ 07:01:
[…]
Ben een beetje bang dat ik drek tekort ga komen
[…]
Panasonic WH-MDC09J3E5, Atlantic Explorer V4 270C, 57x PV 23115 Wp
Hoeveel kWh heeft die L/L verbruikt? Reken even met een COP van 5 of 6 en dan weet je wat je bij de warmtevraag van je woning op moet tellen.camel1987 schreef op zaterdag 4 november 2023 @ 09:27:
@Impossibl3 dit is het totale verbruik van gas incl de sww. Onze eindafrekening vanaf maart tot nu is het gas verbruik 215 m3 moet er wel bij vermelden dat hier de thermostaat niet hoger staat als 18 graden. Ook hebben we vorig jaar bij verwarmd met een l/l warmtepomp.
WP: ME PUHZ-SW75YAA + ERSD-VM2D + EV-WP-TWS-1W 300; AC: ME MXZ-2F42VF + 2x MSZ-LN25VGV; PV: 14.08 kWp O/W + SMA STP 8.0; Vent: Zehnder Q600 ERV + Ubbink AirExcellent.
PV 5.590 Wp Enphase, 2.700 Wp Growatt - Easee laadpaal - Itho Amber 95 WP
Je kunt toch zelf even naar de display van je WP keuken en checken of de tijd een uur verkeerd staat? Is daarmee je vraag niet beantwoord?ramlap schreef op zaterdag 4 november 2023 @ 10:00:
Korte vraag: Wij hebben sinds een week of 3 de amber95 geinstalleerd gekregen (met 270 liter boilervat).
De ingestelde legionella run is op zaterdag om 10:00 uur 's morgens ingesteld. Echter is hij nu een uur te vroeg aan het draaien, om 9:00 uur. Schakelt de Amber niet automatisch van zomer naar wintertijd en visa versa?
WP: ME PUHZ-SW75YAA + ERSD-VM2D + EV-WP-TWS-1W 300; AC: ME MXZ-2F42VF + 2x MSZ-LN25VGV; PV: 14.08 kWp O/W + SMA STP 8.0; Vent: Zehnder Q600 ERV + Ubbink AirExcellent.
Vergeet niet:camel1987 schreef op zaterdag 4 november 2023 @ 09:48:
@Impossibl3we zijn met 4 2 volwassenen en 2 kinderen. we willen zoiezo een warmtepomp om het comfort te verhogen warme voetjes is toch wel een heel ander warmtecomfort als een airco. De installateur zegt ook dat de amber 65 ruim voldoende is in onze situatie maar better safe then sorry vandaar hier de vraag ook nogmaals ook omdat we straks de sww via de pomp willen laten verlopen.
We hebben ook voor een lg gekeken maar lees hier toch meer over mankementen als bijna de itho.
- Bij een dergelijke lage warmtevraag wordt de vloer nauwelijks warm, hooguit is deze niet meer koud. Hier in huis is de vloer ook maar 21°C. Met een goed geïsoleerde woning is dat niet anders. Groot voordeel is uiteraard de lage energierekening.
- De Amber is nog maar zeer kort op de markt, daardoor zijn er nog maar weinig exemplaren geïnstalleerd. En volgens mij allemaal afgelopen zomer. Er is dus nog geen winterseizoen ervaring. Daarmee is het ook logisch dat er nog weinig problemen gemeld zijn. Persoonlijk zou ik altijd kiezen voor een WP die al langer op de markt is, of van een fabrikant met (veel) meer ervaring met warmtepompen.
- Voor SWW heb je maar zeer weinig extra capaciteit nodig, zie Andrehj in "Lucht/Water warmtepomp om mee te verwarmen en te koelen #10"
WP: ME PUHZ-SW75YAA + ERSD-VM2D + EV-WP-TWS-1W 300; AC: ME MXZ-2F42VF + 2x MSZ-LN25VGV; PV: 14.08 kWp O/W + SMA STP 8.0; Vent: Zehnder Q600 ERV + Ubbink AirExcellent.
Ja, daar zag ik dat de tijd dus niet naar de wintertijd is gegaan en voor mij de checkvraag of de amber niet zelf automatisch van zomer naar wintertijd moet schakelen? Lijkt me toch niet dat we dat zelf moeten instellen?Andrehj schreef op zaterdag 4 november 2023 @ 10:03:
[...]
Je kunt toch zelf even naar de display van je WP keuken en checken of de tijd een uur verkeerd staat? Is daarmee je vraag niet beantwoord?
Cv blijft op dit moment nog hangen de amber komt in een hybride opstelling omdat we op dit moment nog geen plaats vrij gemaakt hebben voor een vat.RichieB schreef op zaterdag 4 november 2023 @ 10:01:
[...]
Je kan je CV systeem beter gewoon met water vullen.
@Andrehj
Hier het verbruik dit jaar van onze airco waarmee we bijverwarmd hebben. Hier zit ook koeling bij.
/f/image/d2eDkwP1dS1VZ5yAfaFL0PGG.png?f=fotoalbum_large)
@Impossibl3
Vind net voor ik je post las inderdaad het schema dus moet voor de amber 65 ruim voldoende inhoud hebben.
Wil er in de toekomst mischien nog wel een of 2 radiators bij hangen en de oudere radiators vervangen voor ltv radiatoren.
Itho amber 65 wp/ 3850 wp zuid platdak opstelling
:strip_exif()/f/image/n9rUvbdW2sANHKNmJNjSKHbx.jpg?f=fotoalbum_large)