Bedankt!mischa402 schreef op vrijdag 27 oktober 2023 @ 12:28:
[...]
Ja en het is mogelijk. Meestal de volgende werkdag dat je bericht krijg dat hij geupdatet is.
Neem aan dat ik nog wel de keuze heb tussen warmtepomp en ketel achteraf?
Bedankt!mischa402 schreef op vrijdag 27 oktober 2023 @ 12:28:
[...]
Ja en het is mogelijk. Meestal de volgende werkdag dat je bericht krijg dat hij geupdatet is.
Propaan is beduidend zwaarder dan lucht, bij een lekkage zoekt dit het laagste punt op.bbbrumbrum schreef op vrijdag 27 oktober 2023 @ 12:34:
[...]
En hoe moet dat propaan precies ín het condenswater terecht komen? Niet bang dat je sifon bevriest?
Er staat wel een klein verdunningsapparaat a 2000m3/h te draaien he.AfriKees schreef op vrijdag 27 oktober 2023 @ 13:33:
[...]
Propaan is beduidend zwaarder dan lucht, bij een lekkage zoekt dit het laagste punt op.
Met een afvoerputje ben ik bang dat het risico niet is uitgesloten, dat het propaan in het riool terechtkomt.
Met name 's zomers wil de sifon wel eens droog komen te staan.
Gisteren eindelijk mijn speeltjes ontvangen nadat deze een week onderweg zijn geweest.Jan2023 schreef op zaterdag 21 oktober 2023 @ 21:23:
Ik heb het plan om met de volgende z-wave devices een draadloze thermostaat te integreren.
https://www.slimmedingen....ave-plus-z-temp2-wit.html
https://www.slimmedingen....1SFwcaEAQYBCABEgIZHfD_BwE
Vanuit mijn fibaro app kan ik dan de status zien cq corrigeren.
Oorspronkelijk ging ik voor de draadloze Spider thermostaat van Itho maar die is inmiddels End of Life heb ik begrepen.
:strip_exif()/f/image/Y2kYFJk1r3uqMFlZUOJZHWEz.jpg?f=fotoalbum_large)
[ Voor 13% gewijzigd door Jan2023 op 27-10-2023 17:53 ]
Amber 95 sinds 10 / 2023 en 9 x 365 Wp glas / glas solarwatt
Ja hoor. Er is alleen wat extra's bij gekomen. Ook dat er rekening gehouden wordt met de weersvoorspelling.REDN4S schreef op vrijdag 27 oktober 2023 @ 13:09:
[...]
Bedankt!
Neem aan dat ik nog wel de keuze heb tussen warmtepomp en ketel achteraf?
Itho Daalderop Amber 95
Als die y-as het vermogen in Watt is, dan lijkt me dat aan de hoge kant. Moduleert de WP wel terug naar 36Hz?Jan2023 schreef op vrijdag 27 oktober 2023 @ 17:38:
[...]
De Amber maakte mooie lange runs dus afgifte is geen probleem.
😂
[Afbeelding]
Zonder thermostaat dus .
PV 3520Wp - WP Itho Amber 95 - WPB Atlantic Explorer V4 200L - gasloos sinds aug 2023
Gisteren was het zo n 7 graden in de ochtend en knap mistighansvk schreef op vrijdag 27 oktober 2023 @ 20:05:
[...]
Als die y-as het vermogen in Watt is, dan lijkt me dat aan de hoge kant. Moduleert de WP wel terug naar 36Hz?
Amber 95 sinds 10 / 2023 en 9 x 365 Wp glas / glas solarwatt
Het terug moduleren hangt af van het verschil (Delta-T) tussen de aanvoer en retour temperatuur.hansvk schreef op vrijdag 27 oktober 2023 @ 20:05:
[...]
Als die y-as het vermogen in Watt is, dan lijkt me dat aan de hoge kant. Moduleert de WP wel terug naar 36Hz?
Solar Edge 9800WP O/W - Itho Amber 95 | Systeem integrator meet en regeltechniek & KNX | projecterings deskundige CCTV & Inbraaksignalering systemen | Meet- en regeltechniek in de klimaatbeheersing (MRK-A)
In dat kader is het wellicht ook beter als we onze drollen luchtdicht verpakken alvorens we het toilet doorspoelen. Al dat methaan in het riool is vragen om een explosie!AfriKees schreef op vrijdag 27 oktober 2023 @ 13:33:
[...]
Propaan is beduidend zwaarder dan lucht, bij een lekkage zoekt dit het laagste punt op.
Met een afvoerputje ben ik bang dat het risico niet is uitgesloten, dat het propaan in het riool terechtkomt.
Met name 's zomers wil de sifon wel eens droog komen te staan.
Dit klopt niet.bommer schreef op vrijdag 27 oktober 2023 @ 23:47:
[...]
Het terug moduleren hangt af van het verschil (Delta-T) tussen de aanvoer en retour temperatuur.
Heb je meer vermogen nodig, een grotere delta-t dus. Dan zal de compressor op een hogere frequentie werken. e.a is ook nog afhankelijk van de aanvoer temperatuur.
[ Voor 11% gewijzigd door Omebas op 28-10-2023 15:56 ]
Deze tekst klopt niet. Zie onderstaande screenshot:mischa402 schreef op donderdag 19 oktober 2023 @ 22:28:
[...]
Wat ik tot nu toe merk, met dank aan dat ik veel meer gegeven kan monitoren van de Amber, is dat de dT moduleren (M1.03) de compressor laat terug moduleren op het moment dat de AV temp (Tc) het setpoint van de AV temp. met de ingestelde dT moduleren (M1.03) overschrijdt. Ik zelf heb deze voorlopig even op 1C staan en zie nu dat de compressor vrij snel terug moduleert naar 36Hz en op 1C hogere AV temp (Tc). staat te draaien dan het setpoint, op het moment dat ik de dT moduleren (M1.03) verhoog naar 2C, gaat de compressor direct optoeren totdat de AV temp (Tc) 2C boven het setpoint staat te draaien en weer terug moduleert.
Dus als het setpoint aan de hand van de stooklijn op bv. 30C staat en de dT moduleren (M1.03) op 4C staat gaat de compressor pas terug moduleren bij een AV temp. (Tc) van 34C. Als jij ook de bij dT uitschakelen verwarmen (M1.01) ook op 4C heb staan, schakelt de compressor al uit voordat die terug kan moduleren. Ik zou die dus in jou geval sowieso wat lager zetten, hoe groter het verschil tussen dT moduleren (M1.03) en dT uitschakelen verwarmen (M1.01). hoe langer de compressor blijft draaien, want hij regelt veel eerder terug.
Begrijp zelf het nut (nog) niet van de dT moduleren, want je verhoogd gewoon de stooklijn met minimaal 1C, lager kan niet. Ik merk in ieder geval niet dat er een relatie is tussen aanvoer- en retourtemperatuur, deze zou je eerder met de flow kunnen regelen.
Ik ben benieuwd wat Jan v/d Berg gaat vertellen als @Carboy54 het gesprek met hem heeft.
:fill(white):strip_exif()/f/image/bcImuH4i8YmAoJCWX8a13TlT.png?f=user_large)
:fill(white):strip_exif()/f/image/cvWnkIQXdUX7ct6wApaBN1Mc.png?f=user_large)
[ Voor 4% gewijzigd door Omebas op 28-10-2023 16:58 ]
Dat hij op 49 blijft komt, omdat hij dit nodig heeft om het retourwater te verwarmen naar 26 graden. Zodra je vloer warmer wordt en het retourwater warmer terug komt zakt hij naar 36 hz (max een uur) Tenzij de thermostaat de boel eerder uitzet.timpel_800 schreef op woensdag 25 oktober 2023 @ 20:23:
Hij heeft de hele dag verder uitgestaan omdat de temp op 21.5 bleef hangen op de thermostaat. Nu na het eten begon het toch wat koud te voelen ondanks dat de thermostaat nog boven de 21 stond. Dus ik heb hem naar 22 gezet. WP slaat gelijk netjes aan. In het begin gaat de compressor steeds stijgen (tot 90hz) en zakken om de aanvoer temp boven de 26 graden te houden. Zodra die dat is zakt hij terug naar 36 of 49hz. Blijft nu ook op 49 hangen ondanks dat de aanvoer temp al een paar
min op 26.6 staat dus dat vind ik wel opvallend.
Oke duidelijk, Dus in tegenstelling door wat iedereen steeds denkt gaat hij eerder terug moduleren door setting M1.03 juist hoger in te stellen.Omebas schreef op zaterdag 28 oktober 2023 @ 15:47:
[...]
Dit klopt niet.
De delta-t in de settings is het verschil tussen aanvoer temperatuur en set temperatuur.
voorbeeld (bij verwarmen)
M1.01 op 3 graden (Heating/cooling stops)
als setpoint 30 is dan stopt de pomp als het water 33 graden bereikt. (je stelt hier de toelaatbare overshoot in)
M1.02 op 3 graden (Heating/cooling restarts)
als setpoint 30 graden is en de warmtepomp is uitgeschakeld dan schakelt deze weer in bij 27 graden (bij gebruik thermostaat alleen bij warmtevraag. De thermostaat overruled alle settings.)
M1.03 op 3 graden (∆T compressor speed-reduction)
als setpoint 30 graden is dan blijft de compressor maximaal draaien totdat de water temperatuur 27 is en gaat dan afbouwen
[ Voor 11% gewijzigd door bommer op 28-10-2023 16:44 ]
Solar Edge 9800WP O/W - Itho Amber 95 | Systeem integrator meet en regeltechniek & KNX | projecterings deskundige CCTV & Inbraaksignalering systemen | Meet- en regeltechniek in de klimaatbeheersing (MRK-A)
Ik had een hele andere ervaring, maar die is nog heel kortOmebas schreef op zaterdag 28 oktober 2023 @ 15:52:
[...]
Deze tekst klopt niet. Zie onderstaande screenshot:
Dit is M1.03 op 5 graden. Bij 5 graden onder setpoint gaat de compressor afbouwen.
[Afbeelding]
Dit is M1.03 op 1 graden. Bij 1 graden onder setpoint gaat de compressor afbouwen.
[Afbeelding]
Niet onbelangrijk: Bij het laatste plaatje schiet de compressor niet door tot 90 graden, omdat het water 21 graden was toen de compressor aan ging. Bij het eerste plaatje was het water 17 graden.
[ Voor 3% gewijzigd door mischa402 op 28-10-2023 16:49 ]
Itho Daalderop Amber 95
Ja eerder, maar niet perse sneller! Het kan best zijn dat met een lagere setting de compressor sneller terug gemoduleerd is. (ook al begint ie dus wat later)bommer schreef op zaterdag 28 oktober 2023 @ 16:40:
[...]
Oke duidelijk, Dus in tegenstelling door wat iedereen steeds denkt gaat hij eerder terug moduleren door setting M1.03 hoger in te stellen.
Zo jammer dat die excel sheet niet duidelijk is.
[ Voor 4% gewijzigd door Omebas op 28-10-2023 16:50 ]
Om het te testen zou je de set temperature vast kunnen zetten door even zonder stooklijn te werken.mischa402 schreef op zaterdag 28 oktober 2023 @ 16:47:
[...]
Ik had een hele andere ervaring, maar die is nog heel kortIk heb de setting nu weer verhoogd naar een dT van 4 om te monitoren wat er gaat gebeuren. Ik heb je grafiekje even nagebouwd
![]()
Voor de duidelijkheid is het setpoint een berekende waarde aangezien die niet via modbus uit te lezen is.
Zoals @bommer zegt: "Erg jammer dat dit zo onduidelijk is omschreven allemaal.
[Afbeelding]
Kan je de buitentemperatuur wel uitlezen via de modbus? Dan zou je dit zelf kunnen vertalen naar de set temp.mischa402 schreef op zaterdag 28 oktober 2023 @ 16:47:
[...]
Ik had een hele andere ervaring, maar die is nog heel kortIk heb de setting nu weer verhoogd naar een dT van 4 om te monitoren wat er gaat gebeuren. Ik heb je grafiekje even nagebouwd
![]()
Voor de duidelijkheid is het setpoint een berekende waarde aangezien die niet via modbus uit te lezen is.
Zoals @bommer zegt: "Erg jammer dat dit zo onduidelijk is omschreven allemaal.
[Afbeelding]
Of juist niet. 1 of 2 werkt in de praktijk beter. Je bent dan eerder op set temperature en dan kan je beginnen met draaien op een laag pitje.
Welke settings wil je graag meer over weten?bommer schreef op zaterdag 28 oktober 2023 @ 16:40:
[...]
Zo jammer dat die Excel sheet niet zo duidelijk is. Een update is al enkele weken beloofd, maar net zoals de kiwa gegevens zal het nog wel even op zich laten wachten.
Het is een beetje lastig in regelen als je precies weet wat de settings doen.
Zit hem in de naam denk ikmischa402 schreef op zaterdag 28 oktober 2023 @ 16:47:
[...]
Ik had een hele andere ervaring, maar die is nog heel kortIk heb de setting nu weer verhoogd naar een dT van 4 om te monitoren wat er gaat gebeuren. Ik heb je grafiekje even nagebouwd
![]()
Voor de duidelijkheid is het setpoint een berekende waarde aangezien die niet via modbus uit te lezen is.
Zoals @bommer zegt: "Erg jammer dat dit zo onduidelijk is omschreven allemaal.
[Afbeelding]
Solar Edge 9800WP O/W - Itho Amber 95 | Systeem integrator meet en regeltechniek & KNX | projecterings deskundige CCTV & Inbraaksignalering systemen | Meet- en regeltechniek in de klimaatbeheersing (MRK-A)
Settings M9.06, M9.07 & M9.08.Omebas schreef op zaterdag 28 oktober 2023 @ 17:05:
[...]
Welke settings wil je graag meer over weten?
Solar Edge 9800WP O/W - Itho Amber 95 | Systeem integrator meet en regeltechniek & KNX | projecterings deskundige CCTV & Inbraaksignalering systemen | Meet- en regeltechniek in de klimaatbeheersing (MRK-A)
M9.06bommer schreef op zaterdag 28 oktober 2023 @ 17:25:
[...]
Settings M9.06, M9.07 & M9.08.
Begrijp ik goed dat setting M9.06 op thermostaat en buitentemperatuur moet staan. Om de stooklijn te kunnen gebruiken?
[ Voor 4% gewijzigd door Omebas op 28-10-2023 17:48 ]
Mijn ervaring is met de setting M9.06 op alleen thermostaat dat er niet gekeken wordt naar setting M9.07 & M9.08 (eigen test)Omebas schreef op zaterdag 28 oktober 2023 @ 17:45:
[...]
M9.06
Als je alleen buitentemperatuur kiest dan zal de warmtepomp altijd aan blijven tot een bepaalde buitentemperatuur en de stooklijn gebruiken.
Als je buitentemperatuur en thermostaat aanzet krijg je hetzelfe. Echter mag de thermostaat in de kamer ook zeggen dat de warmtepomp uit moet.
Waarom is dit nuttig.. Voorbeeld: Het is 10 graden buiten, maar de zon warmt je huis door de ramen op naar 22 graden, dan kan de thermostaat tegen de warmtepomp zeggen. Ga maar uit. Anders blijft deze namelijk warm water aanvoeren die ingesteld is bij 10 graden buiten.
Buitentemperatuur + thermostaat = stooklijn
Buitentemperatuur = stooklijn
Thermostaat = geen stooklijn
M9.07
Boven de ingestelde buitentemperatuur zal de warmtepomp je huis niet verwarmen.
Onder de ingestelde buitentemperatuur zal de warmtepomp je huis wel verwarmen.
M9.08
Boven de ingestelde buitentemperatuur mag de warmtepomp gaan koelen
Onder de ingestelde buitentemperatuur mag de warmtepomp niet koelen
[ Voor 10% gewijzigd door bommer op 28-10-2023 19:34 ]
Solar Edge 9800WP O/W - Itho Amber 95 | Systeem integrator meet en regeltechniek & KNX | projecterings deskundige CCTV & Inbraaksignalering systemen | Meet- en regeltechniek in de klimaatbeheersing (MRK-A)
M1.1 4 gradenOmebas schreef op zaterdag 28 oktober 2023 @ 16:23:
[...]
Dat hij op 49 blijft komt, omdat hij dit nodig heeft om het retourwater te verwarmen naar 26 graden. Zodra je vloer warmer wordt en het retourwater warmer terug komt zakt hij naar 36 hz (max een uur) Tenzij de thermostaat de boel eerder uitzet.
Welke settings heb je bij M1.01 t/m M1.03?
[ Voor 15% gewijzigd door timpel_800 op 28-10-2023 19:40 ]
Amber 65. Atlantic Explorer. 20.000Wp zonnepanelen. 48kWh/20kW Sigenergy thuisbatterij Kia Niro EV. Zappi Laadpaal. Bakkerij aan huis -> 40kW deckoven
Voor wat betreft het terugmoduleren @omebas wellicht is er een verschil in de 0 serie en de consumentenversie. Geen idee. Indien ik het setpoint zet op 33 graden en 1.03 op 2 dan eindigt het terug moduleren naar het laagste niveau van 36 hz bij 35 graden. Daarvoor is de warmtepopmp uiteraard al wel terug gemoduleerd vanaf zijn startpunt naar een lager niveau maar blijft boven de 36 hz. 1.01 moet daarom ook zeker 2-3 graden hoger staan dan 1.03 om al te snel afslaan te voorkomen bij het bereiken van de setpoint.Omebas schreef op zaterdag 28 oktober 2023 @ 15:47:
[...]
Dit klopt niet.
De delta-t in de settings is het verschil tussen aanvoer temperatuur en set temperatuur.
voorbeeld (bij verwarmen)
M1.01 op 3 graden (Heating/cooling stops)
als setpoint 30 is dan stopt de pomp als het water 33 graden bereikt. (je stelt hier de toelaatbare overshoot in)
M1.02 op 3 graden (Heating/cooling restarts)
als setpoint 30 graden is en de warmtepomp is uitgeschakeld dan schakelt deze weer in bij 27 graden (bij gebruik thermostaat alleen bij warmtevraag. De thermostaat overruled alle settings.)
M1.03 op 3 graden (∆T compressor speed-reduction)
als setpoint 30 graden is dan blijft de compressor maximaal draaien totdat de water temperatuur 27 is en gaat dan afbouwen
[ Voor 7% gewijzigd door Carboy54 op 28-10-2023 19:50 ]
Weheat Sparrow + WH-MDC09J3E5 + ITHO AMBER 9.5. 26x245 WP Panelen. WP boiler 200L Adviseur Warmtepomponline&Fancoilonline
Ach, dat is eenvoudig op te lossen met een weerstand parallel over het meetcontact van deze sensor. Eventueel dynamisch aan te sturen met een stukje domotica zodat je hem er niet vergeet weer af te halen.bommer schreef op zaterdag 28 oktober 2023 @ 19:18:
[...]
En het stoort mij enorm dat ik beneden een bepaalde temperatuur niet meer zou mogen koelen.
Voorbeeld: het is 26 graden in de woning, buiten 28 graden dan kan ik koelen tot de temperatuur buiten 20 graden is, vaak zakt s'nachts de temperatuur in Nederland onder die waarde en dus stopt het koelen.![]()
[...]
Panasonic WH-MDC09J3E5, Atlantic Explorer V4 270C, 57x PV 23115 Wp
[ Voor 6% gewijzigd door Proton_ op 28-10-2023 19:48 ]
Het ik-wil-een-warmtepomp FAQ topic- '23 MG5, douchen met wtw en Auer Edel Eau, verwarming met Vaillant Arotherm Plus.
Hij is wel instelbaar, maar de laagste temperatuur is (helaas) 20 graden. Daar heb je in Nederland natuurlijk niets aan, omdat snacht de temperatuur bijna altijd daar onder is. Alleen is mijn woning dan nog niet vergenoeg terug gekoeld.RichieB schreef op zaterdag 28 oktober 2023 @ 19:40:
[...]
Ach, dat is eenvoudig op te lossen met een weerstand parallel over het meetcontact van deze sensor. Eventueel dynamisch aan te sturen met een stukje domotica zodat je hem er niet vergeet weer af te halen.
De WP fabrikanten doen in mijn optiek te veel invulling voor de gebruiker en/of zijn niet creatief genoeg bij het bedenken van de use cases. Als je zo'n "niet koelen onder X °C" limiet bedenkt, maak die X dan in ieder geval instelbaar!
Solar Edge 9800WP O/W - Itho Amber 95 | Systeem integrator meet en regeltechniek & KNX | projecterings deskundige CCTV & Inbraaksignalering systemen | Meet- en regeltechniek in de klimaatbeheersing (MRK-A)
Zo zou ik het graag gezien hebben. Of instelbaar tot bijv 10 graden en niet 20. beter nog geef een keuze.Proton_ schreef op zaterdag 28 oktober 2023 @ 19:48:
Voor omschakelen tussen verwarmen en koelen wordt bij andere merken ook wel een lopend 24-uurs-gemiddelde gebruikt. Dat voorkomt dat hij 's ochtends verwarmt en 's middags gaat koelen maar staat wel toe dat je met de koelte van de nacht veel warmte uit het beton kan trekken.
Solar Edge 9800WP O/W - Itho Amber 95 | Systeem integrator meet en regeltechniek & KNX | projecterings deskundige CCTV & Inbraaksignalering systemen | Meet- en regeltechniek in de klimaatbeheersing (MRK-A)
Solar Edge 9800WP O/W - Itho Amber 95 | Systeem integrator meet en regeltechniek & KNX | projecterings deskundige CCTV & Inbraaksignalering systemen | Meet- en regeltechniek in de klimaatbeheersing (MRK-A)
Bij mij gaat hij met die instellingen vrij snel naar 36 Hz.timpel_800 schreef op zaterdag 28 oktober 2023 @ 19:37:
[...]
M1.1 4 graden
M1.2 3 graden
M1.3 1 graden
Gisteren heeft hij enkele uren op 49 hz staan draaien zonder terug te zakken. Setpoint is 26 graden en aanvoer temperatuur was continue 26,7 graden.
Maar M1.3 moet dus hoger ingesteld.
[ Voor 6% gewijzigd door hansvk op 28-10-2023 20:27 ]
PV 3520Wp - WP Itho Amber 95 - WPB Atlantic Explorer V4 200L - gasloos sinds aug 2023
Ik begrijp de verwarring niet. Een aan uit thermostaat geeft maar twee signalen. Aan of uit. Ik beschrijf alleen maar een moment waarop hij een uit signaal geeft. De rest van de tijd geeft de thermostaat een aan signaal en dan staat de warmtepomp op verwarmen volgens stooklijn. Er komt verder geen informatie van de thermostaat.bommer schreef op zaterdag 28 oktober 2023 @ 19:18:
[...]
Mijn ervaring is met de setting M9.06 op alleen thermostaat dat er niet gekeken wordt naar setting M9.07 & M9.08 (eigen test)
En volgens mij is het met setting M9.06 op Thermostaat en buitentemperatuur zo, dat de warmte pomp alleen aangaat op vraag van de thermostaat en dan de stooklijn gebruikt.
En niet zoals jij aangeeft dat hij uit mag, maar in basis altijd aan is op de stooklijn. Dat zou echt weirdo zijn.
Ik heb geen andere ervaring. Ik zeg alleen hoe de regeling werkt en bewijs dit met de grafiek.bommer schreef op zaterdag 28 oktober 2023 @ 19:18:
[...]
Raar dat @mischa402 en ik andere ervaringen hebben met settings als jij beschrijft, komt dit door dat jij een versie 0 bezit en dus mogelijk dingen anders werken?
Er is bij mij geen verschil in de setting.Carboy54 schreef op zaterdag 28 oktober 2023 @ 19:39:
[...]
Voor wat betreft het terugmoduleren @omebas wellicht is er een verschil in de 0 serie en de consumentenversie. Geen idee. Indien ik het setpoint zet op 33 graden en 1.03 op 2 dan eindigt het terug moduleren naar het laagste niveau van 36 hz bij 35 graden. Daarvoor is de warmtepopmp uiteraard al wel terug gemoduleerd vanaf zijn startpunt naar een lager niveau maar blijft boven de 36 hz. 1.01 moet daarom ook zeker 2-3 graden hoger staan dan 1.03 om al te snel afslaan te voorkomen bij het bereiken van de setpoint.
@omebas (Dit is M1.03 op 5 graden. Bij 5 graden onder setpoint gaat de compressor afbouwen. (37set - 32watertemp=dt5) is zeker interessant om te weten.
Dit is inderdaad de setting maximale laagdraaitijd. Gebeurt alleen met een uur op 36hz.mischa402 schreef op maandag 23 oktober 2023 @ 21:55:
[...]
Nog niet echt kunnen vinden wat het veroorzaakt, maar ben er nagenoeg van overtuigd dat het de de max laagdraaitijd is die ingesteld staat op 1 uur. Het is echt exact na 1 uur op 36Hz dat hij uitschakeld.
Probeer eens een vergelijkbare run zonder thermostaat om uit te sluiten dat het door het aan/uit contact komt.mischa402 schreef op maandag 23 oktober 2023 @ 21:55:
[...]
Verder zie ik ook nog wel wat andere vreemde verschijnselen, die ik niet echt kan verklaren. Compressor stond wat hoger te draaien dan minimaal, maar ging nu niet uit na een uur, maar gaf af en toe een vreemde piek omhoog, zonder te zien wat de aanleiding daar voor was.
Dit ziet er erg onrustig uit. Je warmtepomp kan onvoldoende warmte kwijt en schakelt steeds uit omdat deze te ver boven ingestelde temperatuur komt.hansvk schreef op maandag 23 oktober 2023 @ 20:42:
Tot nu toe tevreden met het gebruik van het klokprogramma om de Amber van 22.00 tot 08.00 uur en van 14.00 tot 16.00 uur uit te schakelen.
Afkoeling van de woonkamer is met het huidige weer beperkt (huis uit 1981, aangepast met hr++ glas en vloerisolatie), geen vloerverwarming.
[Afbeelding]
Kijk eerst of de leidingen nergens contact maken met wanden of sparingen. Met welke beugels zitten de leidingen vast..harry59 schreef op zaterdag 28 oktober 2023 @ 21:09:
Vandaag is @ErikVers hier geweest voor de in bedrijfstelling en hier en daar nog wat ontluchtingswerkHeel fin. We hebben wat dingen aangepast en ook de Pompsnelheid omlaag gebracht want ondanks het zeer korte stuk leidingwerk vond ik ook dat er best wat geluid was. Op 100% ging er meer dan 4 liter p/m door de flowmeters van de VVW. Het geluid is nu nagenoeg weg.
[/quote]
Ook ik hoor de waterpomp achter de muur waarop de verdelers en de leidingen gebeugeld zitten. Zou toch graag watersnelheid zo hoog mogelijk houden. Overweeg het gebruik van trilling- en geluiddempende pluggen.
Heeft hier iemand goede ervaringen met een bepaald type/merk?
Had inderdaad contactpunt met het binnenblad van de spouwmuur; heb ik stuk hardrubber tussen gedaan.Omebas schreef op zaterdag 28 oktober 2023 @ 21:19:
[...]
Kijk eerst of de leidingen nergens contact maken met wanden of sparingen. Met welke beugels zitten de leidingen vast..
Leuke vondst, bedankt voor het delen!harry59 schreef op zaterdag 28 oktober 2023 @ 21:21:
Een tip voor een aan/uit thermostaat: https://www.otronic.nl/nl...e-thermostaat-relais.html
veel instelbare parameters, voor weinig geld, 4 euro
Nu een week in de test en is stabiel gebleken
Dat is ook gedaan. In HA voer ik alle stooklijn settings in en aan de hand van de 4 lineaire vergelijkingen wordt de stooklijn berekend met de buitentemperatuur. De binnenruimte temperatuur correctie zit hier alleen niet in aangezien ik daar geen gegevens van heb hoe deze correctie/offset bepaald wordt. Ik heb alleen gehoord dat dit +2°C en -2°C is. Maar als de binnentemperatuur niet veel afwijkt is dit te verwaarlozen.Omebas schreef op zaterdag 28 oktober 2023 @ 17:00:
[...]
Kan je de buitentemperatuur wel uitlezen via de modbus? Dan zou je dit zelf kunnen vertalen naar de set temp.
Itho Daalderop Amber 95
Ik heb dit ook gevraagd of als suggestie gegeven om de mogelijkheid te geven om de stooklijn ook te laten berekenen aan de hand van een voortschrijdend gemiddelde en de tijdsduur van het voortschrijdend gemiddelde instelbaar te maken (6uur, 12uur, 24uur, 48uur) afhankelijk van hoe goed je huis geisoleerd is. Maar dan hoeft de stooklijn niet direct omhoog/omlaag als er een frisse nacht is met een paar uurtjes een lage temperatuur. Hoeft naar mijn idee niet echt complex te zijn.Proton_ schreef op zaterdag 28 oktober 2023 @ 19:48:
Voor omschakelen tussen verwarmen en koelen wordt bij andere merken ook wel een lopend 24-uurs-gemiddelde gebruikt. Dat voorkomt dat hij 's ochtends verwarmt en 's middags gaat koelen maar staat wel toe dat je met de koelte van de nacht veel warmte uit het beton kan trekken.
Itho Daalderop Amber 95
Wat ik juist wel duidelijk zie in jou grafieken is dat in de 1e grafiek de compressor ook niet echt verder terugregeld op het moment dat de Aanvoertemperatuur (Tc) het setpoint + de dT van 4K bereikt heeft. Ik zie ook bij jou juist die offset. In het 2e grafiekje waar de dT ook op 1K staat ligt die veel dichter bij het setpoint. Maar zoals je zegt gaat hij met een grotere dT eerder terug moduleren doordat de dT aan de onderkant eerder bereikt is maar verder door kan aan de bovenkant. En bij een kleinere iets later maar veel sneller terug moduleert doordat er boven het setpoint minder "ruimte" is.Omebas schreef op zaterdag 28 oktober 2023 @ 15:52:
[...]
Deze tekst klopt niet. Zie onderstaande screenshot:
Dit is M1.03 op 5 graden. Bij 5 graden onder setpoint gaat de compressor afbouwen. (37set - 32watertemp=dt5)
[Afbeelding]
Dit is M1.03 op 1 graden. Bij 1 graden onder setpoint gaat de compressor afbouwen. (37set - 36watertemp=dt1)
[Afbeelding]
Niet onbelangrijk: Bij het laatste plaatje schiet de compressor niet door tot 90hz, omdat het water 21 graden was toen de compressor aan ging. Bij het eerste plaatje was het water 17 graden.
/f/image/JxLZvlUlqdjxZarnbR05AW4F.png?f=fotoalbum_large)
/f/image/okbHAGXX5MWdjcMwXWyOYcZu.png?f=fotoalbum_large)
Itho Daalderop Amber 95
/f/image/A8plbuaGTuCezgXLth9zOHwM.png?f=fotoalbum_large)
Itho Daalderop Amber 95
PV 3520Wp - WP Itho Amber 95 - WPB Atlantic Explorer V4 200L - gasloos sinds aug 2023
Verschil tussen vloerverwarming traag en radiatoren/convectoren snel wellicht.hansvk schreef op zaterdag 28 oktober 2023 @ 20:26:
[...]
Bij mij gaat hij met die instellingen vrij snel naar 36 Hz.
Spullen nog niet binnen voor de uitlezing van de modbus.
Weheat Sparrow + WH-MDC09J3E5 + ITHO AMBER 9.5. 26x245 WP Panelen. WP boiler 200L Adviseur Warmtepomponline&Fancoilonline
Dat is bij JvdB bekend en is hij mee bezig. Maar handen tekort op dit moment met de Ambers.bommer schreef op zaterdag 28 oktober 2023 @ 19:59:
Sorry, dat ik mij kritischer uitlaat.
Ik had al een heel aantal vragen/opmerkingen gesteld, Alleen blijven antwoorden uit.
Ik weet dat ze meelezen. En ze weten mij te vinden.
Weheat Sparrow + WH-MDC09J3E5 + ITHO AMBER 9.5. 26x245 WP Panelen. WP boiler 200L Adviseur Warmtepomponline&Fancoilonline
Helemaal juist.Omebas schreef op zaterdag 28 oktober 2023 @ 20:30:
[...]
Ik begrijp de verwarring niet. Een aan uit thermostaat geeft maar twee signalen. Aan of uit. Ik beschrijf alleen maar een moment waarop hij een uit signaal geeft. De rest van de tijd geeft de thermostaat een aan signaal en dan staat de warmtepomp op verwarmen volgens stooklijn. Er komt verder geen informatie van de thermostaat.
Als de thermostaat warmte vraagt maar je bent de ingestelde buitentemperatuur gepasseerd dan gaat er niet verwarmd worden. Wat je thermostaat ook zegt.
Anderom als de thermostaat een uit signaal geeft gaat er nooit verwarmd worden.
Weheat Sparrow + WH-MDC09J3E5 + ITHO AMBER 9.5. 26x245 WP Panelen. WP boiler 200L Adviseur Warmtepomponline&Fancoilonline
Ook eens.Omebas schreef op zaterdag 28 oktober 2023 @ 20:49:
[...]
Er is bij mij geen verschil in de setting.
M1.03 op 5 graden lijkt een positief effect te hebben, maar het heeft niet het effect dat je zou verwachten.
Gewoon laag houden op 2 of 1.
M1.01 deze setting is niet zo belangrijk. Als je voldoende afgifte hebt zal je weinig overshoot hebben en kan deze laag blijven. Als je maar een paar radiatoren hebt dan zet je dit wat hoger want je WP zal moeite hebben om de temperatuur laag te houden.
Weheat Sparrow + WH-MDC09J3E5 + ITHO AMBER 9.5. 26x245 WP Panelen. WP boiler 200L Adviseur Warmtepomponline&Fancoilonline
Hieruit kan je concluderen dat het dus veel uit maakt of je een snelle afgifte zoals radiatoren of trage afgifte vloerverwarming hebt. 1.01 moet dus hoger bij radiatoren dan bij vloerverwarming.mischa402 schreef op zondag 29 oktober 2023 @ 02:25:
[...]
Wat ik juist wel duidelijk zie in jou grafieken is dat in de 1e grafiek de compressor ook niet echt verder terugregeld op het moment dat de Aanvoertemperatuur (Tc) het setpoint + de dT van 4K bereikt heeft. Ik zie ook bij jou juist die offset. In het 2e grafiekje waar de dT ook op 1K staat ligt die veel dichter bij het setpoint. Maar zoals je zegt gaat hij met een grotere dT eerder terug moduleren doordat de dT aan de onderkant eerder bereikt is maar verder door kan aan de bovenkant. En bij een kleinere iets later maar veel sneller terug moduleert doordat er boven het setpoint minder "ruimte" is.
Ik heb het er vrijdag nog met @Carboy54 over gehad en die wist te vertellen na het gesprek met Itho Daalderop dat de dT inderdaad aan beide zijde werkt.
Het kan in feite eerder gezien worden of een betere naam hiervoor zou zijn hysterese stooklijn.
De compressor probeerd uiteraard het setpoint te berieken en vast te houden, maar met de dT moduleren (M1.03) voorkom je dat de compressor bij iedere afwijking op- en afregeld. Zolang de temperatuur binnen die grensen blijft doet hij niets (dode band of hysterese).
Pas als de aanvoertemperatuur blijft zakken, doordat er meer vermogen afgegeven wordt zal de compressor pas gaan opregelen wanneer de AV temperatuur (Tc) onder het setpoint - dT moduleren zakt. Wanneer de compressor op een hogere frequentie draait zal vervolgens de AV temperatuur (Tc) weer stijgen en zal de compressor stoppen met opregelen wanneer het setpoint + dT moduleren bereikt is. Zo wordt de compresor een stuk rustiger bedreven wat voor de levensduur uiteraard veel beter is.
Dit is momenteel hoe ik denk dat het werkt en snap nu iets meer de logica achter deze instelling, maar nogmaals dit is mijn interpretatie en niet afkomstig van Itho Daalderop. Op het vezonnen grafiekje hieronder probeer ik het enigszins visueel duidelijk te maken![]()
Ik hoor graag jullie gedacht hierover![]()
Rode: setpoint Tc en de band er omheen is de dT van 1K (1 graad hoger en 1 graad lager).
Zwarte: actual Tc
groen: compressor frequentie
[Afbeelding]
Wat ik echter dan nog steeds niet helemaal snap is dat de compresor direct begint met opregelen wanneer de dT met 1K verhoogd wordt. In onderstaande 2 grafiekjes is dit te zien. De compressor staat te draaien op 36Hz en de AV temp Tc ligt op het setpoint + dT moduleren (1K). Op het moment dat ik de dT verhoogde van 1K naar 2K regelde de compressor direct op om de AV temperatuur Tc te verhogen, dit terwijl deze dus gewoon nog binnen de band breedte lag![]()
De 1e blauwe stippellijn is de verhoging van de dT de 2e stippel lijn is een aanpassing (verhoging) van de stooklijn.
[Afbeelding]
[Afbeelding]
[ Voor 4% gewijzigd door Carboy54 op 29-10-2023 10:54 ]
Weheat Sparrow + WH-MDC09J3E5 + ITHO AMBER 9.5. 26x245 WP Panelen. WP boiler 200L Adviseur Warmtepomponline&Fancoilonline
In mijn systeem kan M1.01 niet hoger dan 5. Is dat anders voor jou?Omebas schreef op zaterdag 28 oktober 2023 @ 21:15:
[...]
Dit ziet er erg onrustig uit. Je warmtepomp kan onvoldoende warmte kwijt en schakelt steeds uit omdat deze te ver boven ingestelde temperatuur komt.
De ingestelde aanvoer temperatuur mag omhoog. En als je dat niet wil zet instelling M1.01 hoger. Bijvoorbeeld even op 8.
Oplossing is afgifte verbeteren, stooklijn omhoog en thermostaat laten ingrijpen. Max 1 x per uur is ok .argafal schreef op zondag 29 oktober 2023 @ 10:43:
[...]
In mijn systeem kan M1.01 niet hoger dan 5. Is dat anders voor jou?
Weheat Sparrow + WH-MDC09J3E5 + ITHO AMBER 9.5. 26x245 WP Panelen. WP boiler 200L Adviseur Warmtepomponline&Fancoilonline
Dat zal bij mij anders zijn.argafal schreef op zondag 29 oktober 2023 @ 10:43:
[...]
In mijn systeem kan M1.01 niet hoger dan 5. Is dat anders voor jou?
Ik wist het niet, maar heb de grafieken bekeken en kan het inderdaad bevestigen.mischa402 schreef op zondag 29 oktober 2023 @ 02:25:
[...]
Ik heb het er vrijdag nog met @Carboy54 over gehad en die wist te vertellen na het gesprek met Itho Daalderop dat de dT inderdaad aan beide zijde werkt.
Het kan in feite eerder gezien worden of een betere naam hiervoor zou zijn hysterese stooklijn.
Ik wil wel nog benadrukken dat de 1e test alleen op minimum vermogen is, compressor op 36Hz. Op dat moment blijft het opgenomen vermogen van de warmtepomp gelijk en zakt het vermogen van de pomp iets.hansvk schreef op zondag 29 oktober 2023 @ 09:30:
Ik ga vandaag de pompsnelheid n.a.v. het bovenstaande verhaal van @mischa402 ook een stand lager zetten. Dit was bij ingebruikstelling door @ErikVers eigenlijk ook de bedoeling, maar daarvan toen teruggekomen door te veel pendelen. Sinds toen echter de settings aangepast en een thermostaat aangeschaft, dus nu eens kijken wat ern lagere flow doet, behalve een betere delta T tussen aanvoer en retour geven.
Itho Daalderop Amber 95
[ Voor 9% gewijzigd door Carboy54 op 01-11-2023 19:24 ]
Weheat Sparrow + WH-MDC09J3E5 + ITHO AMBER 9.5. 26x245 WP Panelen. WP boiler 200L Adviseur Warmtepomponline&Fancoilonline
Schakelt de 3-weg klep dan ook automatisch om, daar deze standaard op SWW staat?Carboy54 schreef op zondag 29 oktober 2023 @ 18:54:
TIP 11
11.02 zet deze op interval en bijvoorbeeld 11.03 op 15 minuten en 11.04 op 2 minuten. Hiermee voorkom je dat de leiding waar de TC sensor is gemonteerd ( bv. koude zolder ) representatief is voor de temperatuur in het afgifte systeem in de woonkamer. Plaats bovendien deze sensor bij voorkeur niet te dicht bij de driewegklep. ( warmteuitstraling na sww run )
Solar Edge 9800WP O/W - Itho Amber 95 | Systeem integrator meet en regeltechniek & KNX | projecterings deskundige CCTV & Inbraaksignalering systemen | Meet- en regeltechniek in de klimaatbeheersing (MRK-A)
Je kan klokprogramma verwarmen/koelen instellen. Ben ik opzich geen voorstander van.Daros schreef op maandag 30 oktober 2023 @ 09:46:
Ik heb nu een aantal weken de amber (6,5) draaien, erg blij mee.
Op het moment doet hij ongeveer 3 runs per dag.
1 in de nacht, 1 om sww op te warmen en 1 richting de avond.
Mijn voorkeur zou hebben 1 net voor sww en dan daarop doorgaan en als nodig een 2de erbij.
Nu heb ik een vrijstaande woning van 200m2, overal vloerverwarming en per kamer een zone regeling via WTH.
Ingesteld minimaal 30min aan/30 min uit en ingesteld dat alleen de woonkamer thermostaat de Amber mag aansturen.
Als er andere groepen openstaan (slaapkamers of badkamers bijvoorbeeld) draaien die mee als de woonkamer warmte nodig heeft. Dit werkt super behalve dat er nu een run in de nacht plaatsvind wat natuurlijk niet goed is voor de COP.
Ik zou via HASS een automation kunnen maken dat de aansturing naar de Amber niet in de nacht mag plaatsvinden (dus een automation die tegen de WTH UMR zegt dat er niet verwarmt mag worden), maar is er een andere manier hoe ik dit kan doen in de amber zelf?
Solar Edge 9800WP O/W - Itho Amber 95 | Systeem integrator meet en regeltechniek & KNX | projecterings deskundige CCTV & Inbraaksignalering systemen | Meet- en regeltechniek in de klimaatbeheersing (MRK-A)
Dit is helaas niet iets wat standaard in de WTH UMR kan, ik moet hier dan zelf een automation voor maken.bommer schreef op maandag 30 oktober 2023 @ 10:01:
[...]
Je kan klokprogramma verwarmen/koelen instellen. Ben ik opzich geen voorstander van.
Kan je niet een nachtverlaging toepassen van bijv. 1 a 1,5 graad.
Mooi overzicht en kijken uit naar de aangepaste lijst en youtube 😋👍Carboy54 schreef op zondag 29 oktober 2023 @ 18:54:
TIP 11
Naar aanleiding van mijn gesprek met JvdB van Itho zijn wij gezamenlijk tot de volgende ( voorlopige ) conclusies gekomen welke afwijken van de op dit moment gangbare functielijst:
1.01 dient altijd hoger te staan dan 1.03. Afgifte radiatoren +3 afgifte vloerververwarming + 1 a 2 van 1.03. Op setpoint + delta van 1.03 moduleert de Amber terug tot het laagste niveau en gaat uit bij het bereiken van 1.01.
Kies 1.09 en 1.10 niet te laag om pendelen te voorkomen. De overshoot van 1.01 kan er mede voor zorgen dat de temperatuur te hoog op loopt. Kies in dat geval voor een thermostaat. Voor een diagnose tel dan het aantal aan/uit in het diagnosescherm over minimaal 12 uur. ( Max 1 per uur is prima. )
Gebruik de Beta functie van 9.04 niet. Dit is wat anders dan functie 1.16 naregeling op basis van ruimtetemperatuur sensor. Die mag aan bij plaatsing van de kamer sensor en werk samen met het setpoint van 1.17 en corrigeert de stooklijn met +2 of -2 graden maximaal.
9.05 max. laagdraaitijd compressor van 60 minuten op 36 hz. Hier wordt momenteel naar gekeken door itho of deze tijd omhoog kan of om de Amber i.p.v. uit even omhoog te laten gaat in toeren. Dit heeft te maken met de smering van de R290 compressor.
9.06 kies voor watertemperatuur en in combinatie met een thermostaat voor watertemperatuur + thermostaat.
10.01 schakelt het CV contact in de binnenunit voor aansturing van een CV ketel.
10.2 kies bij all electric voor intern.
10.07 uit. behalve in noodgevallen.
11.02 zet deze op interval en bijvoorbeeld 11.03 op 15 minuten en 11.04 op 2 minuten. Hiermee voorkom je dat de leiding waar de TC sensor is gemonteerd ( bv. koude zolder ) representatief is voor de temperatuur in het afgifte systeem in de woonkamer. Plaats bovendien deze sensor bij voorkeur niet te dicht bij de driewegklep. ( warmteuitstraling na sww run )
Verder verander nimmer het ontdooialgoritme bij de overige instellingen. _0_
Zodra er weer nieuws is laat ik weer van mij horen. Binnenkort maak ik nog een nieuwe versie op YouTube inzake de instellingen van de Amber.
Heat Geek Getraind | WP Pana 5H - Solar 6m2 PVT icm 300liter - PV 8970WP: 27stuks - Home Assistant |
Wel mooi systeem die UMR zeker die 2PRO met Lora.Daros schreef op maandag 30 oktober 2023 @ 10:17:
[...]
Dit is helaas niet iets wat standaard in de WTH UMR kan, ik moet hier dan zelf een automation voor maken.
Ik kan de umr aansturen met een curl, is er hier iemand heel handig met automations maken?
Mooiste zou zijn.
Schakelaar nachverlaging.
Wanneer geactiveerd, om 22:00 huidige ingestelde temp ophalen.
22:01 Huidige verlagen met x (1 of 1,5)
09:00 Terug naar orgineel
Mooiste zou zijn als je 2 of 3 invoervelden hebt waarmee je de tijden en verlaagd tijden kan instellen.
[ Voor 39% gewijzigd door ErikVers op 30-10-2023 11:05 ]
Heat Geek Getraind | WP Pana 5H - Solar 6m2 PVT icm 300liter - PV 8970WP: 27stuks - Home Assistant |
Voor nu in node-red 2 timed automations gemaakt die via curl de waardes aanpast.ErikVers schreef op maandag 30 oktober 2023 @ 10:30:
[...]
Wel mooi systeem die UMR zeker die 2PRO met Lora.
Twee opmerkingen:
-Kun je in je thermostaat zelf (thermostaten) geen schakelprogramma instellen dan?
Edit 10:49 zie al bij WTH dat ze geen klokprogramma ondersteunen, wel jammer is voor de rest een knap systeem.... Je zal dus naar een extra thermostaat of naar domotica moeten om dit toe te voegen
-Die automation is anders een alternatief route, en waarom dan niet standaard zonder schakelaar? Als te veel afkoelt en je hebt je nachtverlaging op jouw comfort niveau afgestemd dan regelt het zichzelf. Ik adviseer altijd 2 graden en bij de mensen met hogere comfort eisen stel je hem dan in op 1. Word het toch in de ochtend te fris, dan laat je hem niet om 22:00 al in verlaging gaan maar bijvoorbeeld pas om 02:00 Dit alles om juist rond 5uur sochtends niet te draaien :-)
Die curl geen optie om in HA of Homey te integreren?
Dat maakt een flow een stuk eenvoudiger, Homey PRO is ff investeren maar wel stuk gebruiksvriendelijker dan HA via raspberry en scripten.
Het gaat een beetje OFFTOPIC worden maar je toch wat op weg te helpen:
Zou een HomeyPRO of iets dergelijks pakken en daarmaa een sonoff zigbee of iets dergelijks aansturen:
Deze onderbreek je voor nachtverlaging, en dan enkel als temp binnen je ingestelde bereik blijft, zo niet gooi je de onderbreking open en mag je thermostaat weer praten met de rest.
Je kan ook eenvoudig starten en werk je met een shelly of iets icm hun eigen automations, wel is dan ff de vraag waar je je temp waarde uit trekt. Die dan bewaakt of je binnen dat bereik blijft
Deze instellingen lijken heel veel op die van mijn HP-S 95. Zou je eens kunnen navragen of hier hetzelfde voor geldt? En wat doet noodbedrijf nou eigenlijk? Dat kan ik nergens vinden in de handleidingCarboy54 schreef op zondag 29 oktober 2023 @ 18:54:
TIP 11
Naar aanleiding van mijn gesprek met JvdB van Itho zijn wij gezamenlijk tot de volgende ( voorlopige ) conclusies gekomen welke afwijken van de op dit moment gangbare functielijst:
1.01 dient altijd hoger te staan dan 1.03. Afgifte radiatoren +3 afgifte vloerververwarming + 1 a 2 van 1.03. Op setpoint + delta van 1.03 moduleert de Amber terug tot het laagste niveau en gaat uit bij het bereiken van 1.01.
Kies 1.09 en 1.10 niet te laag om pendelen te voorkomen. De overshoot van 1.01 kan er mede voor zorgen dat de temperatuur te hoog op loopt. Kies in dat geval voor een thermostaat. Voor een diagnose tel dan het aantal aan/uit in het diagnosescherm over minimaal 12 uur. ( Max 1 per uur is prima. )
Gebruik de Beta functie van 9.04 niet. Dit is wat anders dan functie 1.16 naregeling op basis van ruimtetemperatuur sensor. Die mag aan bij plaatsing van de kamer sensor en werk samen met het setpoint van 1.17 en corrigeert de stooklijn met +2 of -2 graden maximaal.
9.05 max. laagdraaitijd compressor van 60 minuten op 36 hz. Hier wordt momenteel naar gekeken door itho of deze tijd omhoog kan of om de Amber i.p.v. uit even omhoog te laten gaat in toeren. Dit heeft te maken met de smering van de R290 compressor.
9.06 kies voor watertemperatuur en in combinatie met een thermostaat voor watertemperatuur + thermostaat.
10.01 schakelt het CV contact in de binnenunit voor aansturing van een CV ketel.
10.2 kies bij all electric voor intern.
10.07 uit. behalve in noodgevallen.
11.02 zet deze op interval en bijvoorbeeld 11.03 op 15 minuten en 11.04 op 2 minuten. Hiermee voorkom je dat de leiding waar de TC sensor is gemonteerd ( bv. koude zolder ) representatief is voor de temperatuur in het afgifte systeem in de woonkamer. Plaats bovendien deze sensor bij voorkeur niet te dicht bij de driewegklep. ( warmteuitstraling na sww run )
Verder verander nimmer het ontdooialgoritme bij de overige instellingen. _0_
Zodra er weer nieuws is laat ik weer van mij horen. Binnenkort maak ik nog een nieuwe versie op YouTube inzake de instellingen van de Amber.
Ontwikkelaar van de Heatpump Listener en Itho Daalderop warmtepomp control module
Jawel hoor kan gewoon aanblijven. Dat effect op COP is gelijk of zelfs groter.Daros schreef op maandag 30 oktober 2023 @ 11:08:
[...]
Voor nu in node-red 2 timed automations gemaakt die via curl de waardes aanpast.
Als dit werkt kan ik hem later uitbreiden, ik denk als het straks echt winter is dat ik geen nachtverlaging moet toepassen?
[ Voor 11% gewijzigd door ErikVers op 30-10-2023 11:45 ]
Heat Geek Getraind | WP Pana 5H - Solar 6m2 PVT icm 300liter - PV 8970WP: 27stuks - Home Assistant |
Volgens mij is er geen verschil in de instellingen tussen de HP-S en de Amber.leejoow schreef op maandag 30 oktober 2023 @ 11:21:
[...]
Deze instellingen lijken heel veel op die van mijn HP-S 95. Zou je eens kunnen navragen of hier hetzelfde voor geldt? En wat doet noodbedrijf nou eigenlijk? Dat kan ik nergens vinden in de handleiding
Solar Edge 9800WP O/W - Itho Amber 95 | Systeem integrator meet en regeltechniek & KNX | projecterings deskundige CCTV & Inbraaksignalering systemen | Meet- en regeltechniek in de klimaatbeheersing (MRK-A)
Klopt. Verschil is wel dat de Amber R290 heeft en de HP R32. Dus instellingen kunnen verschillen. Noodbedrijf kan je gebruiken als de compressor het begeeft en je over wil gaan naar de backup als warmtebron.leejoow schreef op maandag 30 oktober 2023 @ 11:21:
[...]
Deze instellingen lijken heel veel op die van mijn HP-S 95. Zou je eens kunnen navragen of hier hetzelfde voor geldt? En wat doet noodbedrijf nou eigenlijk? Dat kan ik nergens vinden in de handleiding
Weheat Sparrow + WH-MDC09J3E5 + ITHO AMBER 9.5. 26x245 WP Panelen. WP boiler 200L Adviseur Warmtepomponline&Fancoilonline
Kan idd prima via node red.Daros schreef op maandag 30 oktober 2023 @ 11:08:
[...]
Voor nu in node-red 2 timed automations gemaakt die via curl de waardes aanpast.
Als dit werkt kan ik hem later uitbreiden, ik denk als het straks echt winter is dat ik geen nachtverlaging moet toepassen?
Solar Edge 9800WP O/W - Itho Amber 95 | Systeem integrator meet en regeltechniek & KNX | projecterings deskundige CCTV & Inbraaksignalering systemen | Meet- en regeltechniek in de klimaatbeheersing (MRK-A)
Weheat Sparrow + WH-MDC09J3E5 + ITHO AMBER 9.5. 26x245 WP Panelen. WP boiler 200L Adviseur Warmtepomponline&Fancoilonline
PV 5.590 Wp Enphase, 2.700 Wp Growatt - Easee laadpaal - Itho Amber 95 WP
Nog iets vernomen ook mtb het registreren ivm garantie?Carboy54 schreef op zondag 29 oktober 2023 @ 18:54:
TIP 11
Naar aanleiding van mijn gesprek met JvdB van Itho zijn wij gezamenlijk tot de volgende ( voorlopige ) conclusies gekomen welke afwijken van de op dit moment gangbare functielijst:
1.01 dient altijd hoger te staan dan 1.03. Afgifte radiatoren +3 afgifte vloerververwarming + 1 a 2 van 1.03. Op setpoint + delta van 1.03 moduleert de Amber terug tot het laagste niveau en gaat uit bij het bereiken van 1.01.
Kies 1.09 en 1.10 niet te laag om pendelen te voorkomen. De overshoot van 1.01 kan er mede voor zorgen dat de temperatuur te hoog op loopt. Kies in dat geval voor een thermostaat. Voor een diagnose tel dan het aantal aan/uit in het diagnosescherm over minimaal 12 uur. ( Max 1 per uur is prima. )
Gebruik de Beta functie van 9.04 niet. Dit is wat anders dan functie 1.16 naregeling op basis van ruimtetemperatuur sensor. Die mag aan bij plaatsing van de kamer sensor en werk samen met het setpoint van 1.17 en corrigeert de stooklijn met +2 of -2 graden maximaal.
9.05 max. laagdraaitijd compressor van 60 minuten op 36 hz. Hier wordt momenteel naar gekeken door itho of deze tijd omhoog kan of om de Amber i.p.v. uit even omhoog te laten gaat in toeren. Dit heeft te maken met de smering van de R290 compressor.
9.06 kies voor watertemperatuur en in combinatie met een thermostaat voor watertemperatuur + thermostaat.
10.01 schakelt het CV contact in de binnenunit voor aansturing van een CV ketel.
10.2 kies bij all electric voor intern.
10.07 uit. behalve in noodgevallen.
11.02 zet deze op interval en bijvoorbeeld 11.03 op 15 minuten en 11.04 op 2 minuten. Hiermee voorkom je dat de leiding waar de TC sensor is gemonteerd ( bv. koude zolder ) representatief is voor de temperatuur in het afgifte systeem in de woonkamer. Plaats bovendien deze sensor bij voorkeur niet te dicht bij de driewegklep. ( warmteuitstraling na sww run )
Verder verander nimmer het ontdooialgoritme bij de overige instellingen. _0_
Zodra er weer nieuws is laat ik weer van mij horen. Binnenkort maak ik nog een nieuwe versie op YouTube inzake de instellingen van de Amber.
Amber 65. Atlantic Explorer. 20.000Wp zonnepanelen. 48kWh/20kW Sigenergy thuisbatterij Kia Niro EV. Zappi Laadpaal. Bakkerij aan huis -> 40kW deckoven
Ja daar probeer ik de komende week een mailing over te sturen.timpel_800 schreef op dinsdag 31 oktober 2023 @ 06:43:
[...]
Nog iets vernomen ook mtb het registreren ivm garantie?
Weheat Sparrow + WH-MDC09J3E5 + ITHO AMBER 9.5. 26x245 WP Panelen. WP boiler 200L Adviseur Warmtepomponline&Fancoilonline
Je kan sowieso op 'klik hier' klikken wanneer je sn.nr. geweigerd wordt en dan manueel de boel invullen. Of old-school de garantiekaart op de post doentimpel_800 schreef op dinsdag 31 oktober 2023 @ 06:43:
[...]
Nog iets vernomen ook mtb het registreren ivm garantie?
Panasonic WH-MDC05J3E5 | 5120Wp @ WZW | 3645Wp @ ONO | NoM met woning uit 1926
Is er ook nieuws over de status van het programma 5, "Geluidsreductie"? Je tabel in Excel vermeldt veel minder en andere parameters dan bij mij beschikbaar zijn.Carboy54 schreef op zondag 29 oktober 2023 @ 18:54:
TIP 11
Naar aanleiding van mijn gesprek met JvdB van Itho zijn wij gezamenlijk tot de volgende ( voorlopige ) conclusies gekomen welke afwijken van de op dit moment gangbare functielijst:
1.01 dient altijd hoger te staan dan 1.03. Afgifte radiatoren +3 afgifte vloerververwarming + 1 a 2 van 1.03. Op setpoint + delta van 1.03 moduleert de Amber terug tot het laagste niveau en gaat uit bij het bereiken van 1.01.
Kies 1.09 en 1.10 niet te laag om pendelen te voorkomen. De overshoot van 1.01 kan er mede voor zorgen dat de temperatuur te hoog op loopt. Kies in dat geval voor een thermostaat. Voor een diagnose tel dan het aantal aan/uit in het diagnosescherm over minimaal 12 uur. ( Max 1 per uur is prima. )
Gebruik de Beta functie van 9.04 niet. Dit is wat anders dan functie 1.16 naregeling op basis van ruimtetemperatuur sensor. Die mag aan bij plaatsing van de kamer sensor en werk samen met het setpoint van 1.17 en corrigeert de stooklijn met +2 of -2 graden maximaal.
9.05 max. laagdraaitijd compressor van 60 minuten op 36 hz. Hier wordt momenteel naar gekeken door itho of deze tijd omhoog kan of om de Amber i.p.v. uit even omhoog te laten gaat in toeren. Dit heeft te maken met de smering van de R290 compressor.
9.06 kies voor watertemperatuur en in combinatie met een thermostaat voor watertemperatuur + thermostaat.
10.01 schakelt het CV contact in de binnenunit voor aansturing van een CV ketel.
10.2 kies bij all electric voor intern.
10.07 uit. behalve in noodgevallen.
11.02 zet deze op interval en bijvoorbeeld 11.03 op 15 minuten en 11.04 op 2 minuten. Hiermee voorkom je dat de leiding waar de TC sensor is gemonteerd ( bv. koude zolder ) representatief is voor de temperatuur in het afgifte systeem in de woonkamer. Plaats bovendien deze sensor bij voorkeur niet te dicht bij de driewegklep. ( warmteuitstraling na sww run )
Verder verander nimmer het ontdooialgoritme bij de overige instellingen. _0_
Zodra er weer nieuws is laat ik weer van mij horen. Binnenkort maak ik nog een nieuwe versie op YouTube inzake de instellingen van de Amber.
Geen probleem lijkt mij.reign-in-pain schreef op dinsdag 31 oktober 2023 @ 13:39:
Zou het uitmaken als ik kogelkraan in de retour plaats voor het expansie vat en vuil afscheider, in plaats van er na zoals in de handleiding staat?
Ik snap dat ik iets meer moet laten leeglopen, maar locatie komt wat handiger uit en kan ik wat makkelijker bijvullen.
Weheat Sparrow + WH-MDC09J3E5 + ITHO AMBER 9.5. 26x245 WP Panelen. WP boiler 200L Adviseur Warmtepomponline&Fancoilonline
Binnenkort komt er een update van de lijst beschikbaar.harry59 schreef op dinsdag 31 oktober 2023 @ 09:39:
[...]
Is er ook nieuws over de status van het programma 5, "Geluidsreductie"? Je tabel in Excel vermeldt veel minder en andere parameters dan bij mij beschikbaar zijn.
Weheat Sparrow + WH-MDC09J3E5 + ITHO AMBER 9.5. 26x245 WP Panelen. WP boiler 200L Adviseur Warmtepomponline&Fancoilonline
Kan je het proces omschrijven met deze instellingen en waar het goed voor is?Carboy54 schreef op zondag 29 oktober 2023 @ 18:54:
TIP 11
11.02 zet deze op interval en bijvoorbeeld 11.03 op 15 minuten en 11.04 op 2 minuten. Hiermee voorkom je dat de leiding waar de TC sensor is gemonteerd ( bv. koude zolder ) representatief is voor de temperatuur in het afgifte systeem in de woonkamer. Plaats bovendien deze sensor bij voorkeur niet te dicht bij de driewegklep. ( warmteuitstraling na sww run )
Om te zorgen dat de gemeten temperatuur door de TC sensor representatief is voor het water in het systeem,Omebas schreef op dinsdag 31 oktober 2023 @ 19:14:
[...]
Kan je het proces omschrijven met deze instellingen en waar het goed voor is?
Je zegt overigens. Hiermee voorkom je dat het representatief is. Bedoelde je dat te zeggen?
Solar Edge 9800WP O/W - Itho Amber 95 | Systeem integrator meet en regeltechniek & KNX | projecterings deskundige CCTV & Inbraaksignalering systemen | Meet- en regeltechniek in de klimaatbeheersing (MRK-A)
Omebas het Itho advies is de TC sensor die de watertemperatuur meet van de aanvoer in de leiding te monteren na de driewegklep. Vaak is dat op zolder of in de kelder. Dat zijn ruimtes waar de leidingen vaak eerder afkoelen dan bij voorbeeld het water in de vloerverwarming. Hierdoor kan de Amber weer aan slaan terwijl dat nog niet echt nodig is op basis van de watertemperatuuir in het systeem. Beter is de sensor bij voorbeeld te monteren op de verdeler. Door deze instellingen pompt de waterpomp iedere 15 minuten even het water rond. Een Panasonic bij voorbeeld laat zijn waterpomp gedurende 1 uur constant door lopen in bedrijfsstand. De gemeten temperatuur van de TC sensor benaderd daardoor beter de systeem temperatuur. Met deze stelling was de productmanager het overigens eens.Omebas schreef op dinsdag 31 oktober 2023 @ 19:14:
[...]
Kan je het proces omschrijven met deze instellingen en waar het goed voor is?
Je zegt overigens. Hiermee voorkom je dat het representatief is. Bedoelde je dat te zeggen?
Weheat Sparrow + WH-MDC09J3E5 + ITHO AMBER 9.5. 26x245 WP Panelen. WP boiler 200L Adviseur Warmtepomponline&Fancoilonline
Mischa goede vraag helaas kan ik dat bij gebrek aan een boilerbommer schreef op dinsdag 31 oktober 2023 @ 19:30:
[...]
Om te zorgen dat de gemeten temperatuur door de TC sensor representatief is voor het water in het systeem,
wordt er om een bepaalde tijd water rond gepompt.
Als regelingen er afhankelijk van zijn (o.a. herstart) wil je natuurlijk de juiste temperatuur meten.
Enige wat ik mijn nog afvroeg, standaard staat de 3-weg klep in de stand DHW. schakelt deze dan ook om.
Anders is het effect nul.
Weheat Sparrow + WH-MDC09J3E5 + ITHO AMBER 9.5. 26x245 WP Panelen. WP boiler 200L Adviseur Warmtepomponline&Fancoilonline
Kom ik net onder de vloer vandaan om de TR aan te sluiten, mag ik weer...Carboy54 schreef op dinsdag 31 oktober 2023 @ 19:36:
[...]
Omebas het Itho advies is de TC sensor die de watertemperatuur meet van de aanvoer in de leiding te monteren na de driewegklep. Vaak is dat op zolder of in de kelder. Dat zijn ruimtes waar de leidingen vaak eerder afkoelen dan bij voorbeeld het water in de vloerverwarming. Hierdoor kan de Amber weer aan slaan terwijl dat nog niet echt nodig is op basis van de watertemperatuuir in het systeem. Beter is de sensor bij voorbeeld te monteren op de verdeler. Door deze instellingen pompt de waterpomp iedere 15 minuten even het water rond. Een Panasonic bij voorbeeld laat zijn waterpomp gedurende 1 uur constant door lopen in bedrijfsstand. De gemeten temperatuur van de TC sensor benaderd daardoor beter de systeem temperatuur. Met deze stelling was de productmanager het overigens eens.
9.000wp - Atlantic Explorer V4 270 - Itho Amber 120 - Victron MP 5000 GX 15kWh Eel
Je moet toch de kelder weer in omdat het om de TC sensor gaatDracoplasm schreef op dinsdag 31 oktober 2023 @ 19:45:
[...]
Kom ik net onder de vloer vandaan om de TR aan te sluiten, mag ik weer...Of zou een meter of 4 a 5 van de WP ook voldoende zijn? Overigens vandaag alles binnen. De WP (120) staat te wachten tot ik wat hulp krijg om hem op de big blocks te tillen. De binnenunit is al weer aangesloten. Hopelijk dit weekend alles klaar en aan.
[ Voor 8% gewijzigd door Carboy54 op 31-10-2023 19:48 ]
Weheat Sparrow + WH-MDC09J3E5 + ITHO AMBER 9.5. 26x245 WP Panelen. WP boiler 200L Adviseur Warmtepomponline&Fancoilonline
9.000wp - Atlantic Explorer V4 270 - Itho Amber 120 - Victron MP 5000 GX 15kWh Eel
Als je gaat pompen terwijl de compressor uit is komt steeds het koude water uit de leidingen buiten langs de sensor en gaat je systeem in.Carboy54 schreef op dinsdag 31 oktober 2023 @ 19:36:
[...]
Omebas het Itho advies is de TC sensor die de watertemperatuur meet van de aanvoer in de leiding te monteren na de driewegklep. Vaak is dat op zolder of in de kelder. Dat zijn ruimtes waar de leidingen vaak eerder afkoelen dan bij voorbeeld het water in de vloerverwarming. Hierdoor kan de Amber weer aan slaan terwijl dat nog niet echt nodig is op basis van de watertemperatuur in het systeem. Beter is de sensor bij voorbeeld te monteren op de verdeler. Door deze instellingen pompt de waterpomp iedere 15 minuten even het water rond. Een Panasonic bij voorbeeld laat zijn waterpomp gedurende 1 uur constant door lopen in bedrijfsstand. De gemeten temperatuur van de TC sensor benaderd daardoor beter de systeem temperatuur. Met deze stelling was de productmanager het overigens eens.
Als hij uit gaat op 1.01 dan blijft hij inderdaad op CV, dat had ik al waargenomen.Carboy54 schreef op dinsdag 31 oktober 2023 @ 19:39:
[...]
Mischa goede vraag helaas kan ik dat bij gebrek aan een boilerniet meten. Als er warmtevraag is maar de thermostaat gaat off ben ik benieuwd of dat dan gebeurd. Bij de thermostaat op on en een stop van de warmtepomp omdat de 1.01 is bereikt blijft hij volgens mij op CV stand. Wellicht dat een van de tweakers dit kan testen.
Solar Edge 9800WP O/W - Itho Amber 95 | Systeem integrator meet en regeltechniek & KNX | projecterings deskundige CCTV & Inbraaksignalering systemen | Meet- en regeltechniek in de klimaatbeheersing (MRK-A)
Solar Edge 9800WP O/W - Itho Amber 95 | Systeem integrator meet en regeltechniek & KNX | projecterings deskundige CCTV & Inbraaksignalering systemen | Meet- en regeltechniek in de klimaatbeheersing (MRK-A)
De warmtepomp laten aan slaan op basis van een te koud gemeten TC temperatuur terwijl de systeem temperatuur hoger is betekent minder efficiënt met meer onnodige runs. Of bij thermostaat off de pomp gaat draaien ga ik nog testen maar neem ik voor liefOmebas schreef op dinsdag 31 oktober 2023 @ 19:58:
[...]
Als je gaat pompen terwijl de compressor uit is komt steeds het koude water uit de leidingen buiten langs de sensor en gaat je systeem in.
Bij gebruik van een thermostaat zie ik het nut ook niet van de interval instelling. Je Amber zal niet aanslaan als het niet nodig is..
Ik ben nog niet overtuigd. Wie kan het beter uitleggen..
[ Voor 6% gewijzigd door Carboy54 op 31-10-2023 20:39 ]
Weheat Sparrow + WH-MDC09J3E5 + ITHO AMBER 9.5. 26x245 WP Panelen. WP boiler 200L Adviseur Warmtepomponline&Fancoilonline
https://www.installatiejo...orm-aldus-minister-jettenpsycho-realm schreef op donderdag 26 oktober 2023 @ 15:52:
[...]
Goeie constatering!
@Carboy54 ik zie in dit topic regelmatig goeie opmerkingen of verbetering die mogelijk kunnen worden geïmplementeerd door Itho. Weet jij of Itho een soort van uservoice achtig systeem heeft voor feedback?
Misschien kunnen we op de start pagina contact gegevens van een Itho medewerker delen die verantwoordelijk is voor het verzamelen van opmerkingen en tips? Misschien zit er wel iets tussen waarmee ze de Amber nog meer kunnen laten onderscheiden ten opzichte van de concurrentie. Meestal wimpelen ze eindgebruikers af met “je moet contact opnemen met je installateur/dealer”.
Ik heb zelf al twee keer toezeggingen gekregen van de klantenservice om me terug te bellen over een vraag die ik had maar ze zijn het nog niet nagekomen.
Is dit enkel mogelijk met de I-WPV boilers of ook met boilers van derden?Carboy54 schreef op maandag 30 oktober 2023 @ 16:26:
Tip 12 Werking ontdooicyclus samen met I-WPV boilers: Toestelconfiguratie systeemwissel
....
Itho Daalderop Amber 95 WP (all-electric)
Ik weet niet of dat gaat werken met een spiraal. De I WPV boilers hebben een pomp met warmtewisselaar.Plexxodus schreef op woensdag 1 november 2023 @ 09:01:
[...]
Is dit enkel mogelijk met de I-WPV boilers of ook met boilers van derden?
Weheat Sparrow + WH-MDC09J3E5 + ITHO AMBER 9.5. 26x245 WP Panelen. WP boiler 200L Adviseur Warmtepomponline&Fancoilonline
[ Voor 29% gewijzigd door asjenietergvin op 01-11-2023 13:03 . Reden: Huis situatie toegevoegd ]
Heb sinds vanmorgen de instellingen voor de pomp aangepast.bommer schreef op dinsdag 31 oktober 2023 @ 20:04:
[...]
Als hij uit gaat op 1.01 dan blijft hij inderdaad op CV, dat had ik al waargenomen.
Ik heb een boiler, ga ik het morgen testen. en terug melden hier.
Solar Edge 9800WP O/W - Itho Amber 95 | Systeem integrator meet en regeltechniek & KNX | projecterings deskundige CCTV & Inbraaksignalering systemen | Meet- en regeltechniek in de klimaatbeheersing (MRK-A)
:fill(white):strip_exif()/f/image/kPl2ZmdJCNjSHANik7yNWqM0.png?f=user_large)
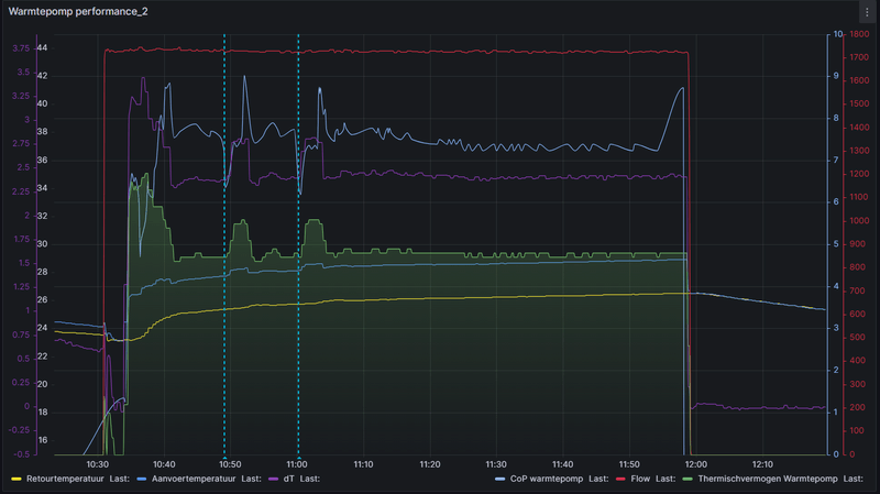
In de tussenliggende periode is dan de pomp van de amber uit? Zou je kunnen zien aan het verbruik rond de 100w.dikkepad schreef op woensdag 1 november 2023 @ 16:12:
ik ben nog steeds aan het rommelen met de instellingen, zonder succes. Mijn amber 95 slaat 'snachts aan, en blijft bijna de hele nacht draaien. 's ochtends is het lekker warm in huis, dat wel. Mijn instellingen:
M1.01 2°, M1.02 1°, M1.03 1°. Ik gebruik een thermostaat, die zet alles uit bij een ruimtetemp van 20°. De Tr staat op 19°. Ik krijg het idee dat de regeling de ruimte af laat koelen tot 17 graden, en dan vol aanslaat. Dit is ook te zien aan de grafiek. Situatie is vv, woning uit 1978 volledig geisoleerd, Watervolume 110L. Ik zie zelden een compressorfrequentie van onder de 70Hz.
[Afbeelding]
Iemand een suggestie om beide lijnen wat vlakker te krijgen?
Solar Edge 9800WP O/W - Itho Amber 95 | Systeem integrator meet en regeltechniek & KNX | projecterings deskundige CCTV & Inbraaksignalering systemen | Meet- en regeltechniek in de klimaatbeheersing (MRK-A)
bommer schreef op woensdag 1 november 2023 @ 16:19:
[...]
In de tussenliggende periode is dan de pomp van de amber uit? Zou je kunnen zien aan het verbruik rond de 100w.
Ik denk namelijk dat je M1.01 op 5 graden moet zetten.
[ Voor 14% gewijzigd door Carboy54 op 01-11-2023 16:28 ]
Weheat Sparrow + WH-MDC09J3E5 + ITHO AMBER 9.5. 26x245 WP Panelen. WP boiler 200L Adviseur Warmtepomponline&Fancoilonline
Je huiswerk gemist? :-) en staan de instellingen op watertemperatuur / externe schakeling? Maak de bandbreedte groter en welke hysterese heeft de thermostaat? Tip 11:dikkepad schreef op woensdag 1 november 2023 @ 16:12:
ik ben nog steeds aan het rommelen met de instellingen, zonder succes. Mijn amber 95 slaat 'snachts aan, en blijft bijna de hele nacht draaien. 's ochtends is het lekker warm in huis, dat wel. Mijn instellingen:
M1.01 2°, M1.02 1°, M1.03 1°. Ik gebruik een thermostaat, die zet alles uit bij een ruimtetemp van 20°. De Tr staat op 19°. Ik krijg het idee dat de regeling de ruimte af laat koelen tot 17 graden, en dan vol aanslaat. Dit is ook te zien aan de grafiek. Situatie is vv, woning uit 1978 volledig geisoleerd, Watervolume 110L. Ik zie zelden een compressorfrequentie van onder de 70Hz.
[Afbeelding]
Iemand een suggestie om beide lijnen wat vlakker te krijgen?
[ Voor 5% gewijzigd door Carboy54 op 01-11-2023 16:33 ]
Weheat Sparrow + WH-MDC09J3E5 + ITHO AMBER 9.5. 26x245 WP Panelen. WP boiler 200L Adviseur Warmtepomponline&Fancoilonline