Ervaringen met Quatt? Overzicht Laatste deel

Dit topic is onderdeel van een reeks. Ga naar het meest recente topic in deze reeks.

Pagina: 1 ... 106 ... 195 Laatste
Acties:
  • 1.830.986 views

Acties:
  • +3 Henk 'm!

  • Slurpgeit
  • Registratie: November 2003
  • Laatst online: 13:06
geerttttt schreef op maandag 17 juli 2023 @ 20:40:
[...]

Ben toch ff nieuwsgierig. Ook voor @Gerardwaz . Iemand die het ziet zitten om even een paar minuten de thermostaat omhoog te draaien om te zien of het nou momenteel stroomverbruik is of totaal? Ben erg benieuwd of ik nou wel of niet een Shelly moet aanschaffen voor de Quatts :)
Trek je eigen conclusies :):

Afbeeldingslocatie: https://tweakers.net/i/EEMHTNXup6ZeRa1A-1pfHFkL79s=/800x/filters:strip_exif()/f/image/F8XTUnzeXSPjeONIhnb5b8B8.png?f=fotoalbum_large

Blauw = stroomverbruik als gemeten door een Zigbee socket
Paars = stroomverbruik zoals gerapporteerd door Quatt (again: mobile api)

Ze lopen als je het mij vraagt aardig gelijk op, met wat afwijkingen door ik vermoed de polling frequency.

Acties:
  • 0 Henk 'm!

  • geerttttt
  • Registratie: Oktober 2006
  • Laatst online: 26-09 05:45

geerttttt

Manisch positief

Topicstarter
Een Shelly kost iets van 20 euro incl verzending, dus die is wel het goedkoopst ja..

Oost west, 127.0.0.1 best!


Acties:
  • 0 Henk 'm!

  • HBO88
  • Registratie: Februari 2014
  • Laatst online: 14:53
geerttttt schreef op dinsdag 18 juli 2023 @ 06:15:
Een Shelly kost iets van 20 euro incl verzending, dus die is wel het goedkoopst ja..
Maar zo te zien heb je die niet meer nodig, omdat de Quatt zelf stroomverbruik meet

Acties:
  • 0 Henk 'm!

  • clubeddie
  • Registratie: Maart 2010
  • Laatst online: 30-09 21:19
Slurpgeit schreef op maandag 17 juli 2023 @ 22:55:
[...]


Trek je eigen conclusies :):

[Afbeelding]

Blauw = stroomverbruik als gemeten door een Zigbee socket
Paars = stroomverbruik zoals gerapporteerd door Quatt (again: mobile api)

Ze lopen als je het mij vraagt aardig gelijk op, met wat afwijkingen door ik vermoed de polling frequency.
Dat ziet er goed uit, heb je inderdaad geen extra hardware meer voor nodig. De data in Home assistant krijgen moet nog steeds door middel van een geroote Android telefoon?

ZH, 2 onder 1 kap bj.1900, enkelsteens, 95m2. 12 radiatoren (2 wk met speedcomforts). Dak-/vloerisolatie, HR+(+), 4,5kW Quatt, Lyric T6, 9x Yingli 245


Acties:
  • 0 Henk 'm!

  • Slurpgeit
  • Registratie: November 2003
  • Laatst online: 13:06
clubeddie schreef op dinsdag 18 juli 2023 @ 09:48:
[...]


Dat ziet er goed uit, heb je inderdaad geen extra hardware meer voor nodig. De data in Home assistant krijgen moet nog steeds door middel van een geroote Android telefoon?
Deze specifieke data wel helaas.

Acties:
  • +1 Henk 'm!

  • krizzziz
  • Registratie: December 2001
  • Laatst online: 14:35
Kan iemand de info voor HA aanpassen om de verbruikte stroom uit de JSON/API integratie te krijgen?

Ik probeerde in HA al het volgende:

[code] - name: "Electrical Power"
unique_id: quatt.hp1.electricalPower
value_template: "{{ value_json.hp1.electricalPower }}"[/code]

Maar daar kreeg ik al een foutmelding op:

[code]Template variable warning: 'dict object' has no attribute 'electricalPower' when rendering '{{ value_json.hp1.electricalPower }}'[/code]

[ Voor 1% gewijzigd door krizzziz op 18-07-2023 11:41 . Reden: niet meer van toepassing ]

ehhhh..HOI


Acties:
  • 0 Henk 'm!

  • geerttttt
  • Registratie: Oktober 2006
  • Laatst online: 26-09 05:45

geerttttt

Manisch positief

Topicstarter
Slurpgeit schreef op dinsdag 18 juli 2023 @ 10:37:
[...]


Deze specifieke data wel helaas.
Hopelijk een kwestie van tijd voordat ze dat ook gewoon presenteren in de lokale api... maar dan hoop ik dat ze ook het opgenomen vermogen op gaan slaan. Of desnoods kwh van de huidige dag ofzo.

In principe kunnen ze dat ook zelf berekenen natuurlijk als ze vrij regelmatig pollen hoeveel stroom hij zelf verbruikt...

Oost west, 127.0.0.1 best!


Acties:
  • 0 Henk 'm!

  • Doi
  • Registratie: Juni 2014
  • Laatst online: 23-09 15:18

Doi

Na alles door te hebben gelezen, net als de site van Quatt. Heb ik een aantal vragen aan de gebruikers die inmiddels de nodige ervaringen hebben opgaan.

- Zou je onder de huidige prijs en met je kennis van het product deze nu weer aankopen?
- Is het systeem voor een reguliere consument voldoende uitontwikkeld?
- Wat is de grootste zwakke van concept zoals Quatt het aanbied?

Hoor graag jullie input en op basis daarvan wil ik de knop doorhakken.

Acties:
  • +1 Henk 'm!

  • Heinemancp
  • Registratie: Maart 2011
  • Laatst online: 13:53
Doi schreef op dinsdag 18 juli 2023 @ 12:52:
Na alles door te hebben gelezen, net als de site van Quatt. Heb ik een aantal vragen aan de gebruikers die inmiddels de nodige ervaringen hebben opgaan.

- Zou je onder de huidige prijs en met je kennis van het product deze nu weer aankopen?
- Is het systeem voor een reguliere consument voldoende uitontwikkeld?
- Wat is de grootste zwakke van concept zoals Quatt het aanbied?

Hoor graag jullie input en op basis daarvan wil ik de knop doorhakken.
- Zou je onder de huidige prijs en met je kennis van het product deze nu weer aankopen?
Ja, 2500 euro is nog steeds een goede prijs tov de 2300 die ik betaald heb. eea hangt af van je te halen besparing obv je gasverbruik
Is het systeem voor een reguliere consument voldoende uitontwikkeld?
zeker. plug en play. geen enkele tweak mogelijk dus ook voor consumenten
Wat is de grootste zwakke van concept zoals Quatt het aanbied?
Gevaar op omvallen, zie VanMoof. Nu werkt de quatt ook zonder verbinding met de servers van Quatt maar toch, reservemateriaal is zelfde probleem. maar minder groot want niet heel veel specifieke producten in het systeem (behalve controller)

Acties:
  • +1 Henk 'm!

  • rumu
  • Registratie: December 2010
  • Laatst online: 24-09 19:42
MacD007 schreef op vrijdag 7 juli 2023 @ 23:49:
[...]


sorry, maar je vraagt naar een antwoord die niemand je kan geven. En als dan de beste mensen proberen je antwoord te geven ben je boos.
Je vraag:
"Wat zijn de ervaringen met het geluid? Aanwezig/niet aanwezig? Storend? Last van trillingen et cetera?"

zeker gezien je achterliggende gedachte "Geluid is voor mij het grootste struikelblok om verder te kijken dan een cv ketel." kan ik die vraag ook wel begrijpen.

echter zijn deze zaken helaas niet alleen afhankelijk van de Quatt.
Simpel antwoord: De quatt heeft een geluidsvermogen van 55 dB (overdag) en bij een nachtmodus is dat 52 dB.
Duidelijk, is een perfect antwoord.
Waarom? omdat deze waarde in een geluidskabine zonder onderliggende trillingen ed is bepaald en gemeten (bij Kiwa).
kun je iets met dat antwoord? Waarschijnlijk niet, ben je echter een geluidstechnicus waarschijnlijk wel.

De Quatt bij jou thuis (of bij iemand anders) zal anders klinken, dat heeft heel veel te maken hoe en welke ondergrond, omgeving en nog een heleboel andere factoren die alle daar meer en minder een rol in gaan spelen.
Dus als bij mij de Quatt zo stil als een kerkmuis (hoe stil is een kerkmuis eigenlijk?) klinkt hoeft dat bij jou weer heel anders kunnen klinken (geluid van een rat of een varken of hond?).
Daarnaast weet ik helemaal niet hoe jou geluidsopnahme is, ben je half stokdoof, heb je bij bepaalde fequenties al een gehoorschade (ver uit de meeste mensen hebben dat overigens) of heb je het perfecte gehoor tot 20.000 Hz?

Dus kom je weer uit bij de enige geluidswaarde die juist onafhankelijk is, en dat zijn die eerder genoemde 55 en 52 dB. Is dat nu luid zul je dan afvragen?
Ja en Nee is het antwoord, die 55 dB is bij vol vermogen, hoe vaak verwacht jij dat de Quatt op vol vermogen gaat werken ? het kan maar zal zeker niet continue zijn (of de Quatt is bij jou eigenlijk te zwak en je hed beter een zwaardere warmtepomp (bv een dubbele Quatt 8kW)) kunnen pakken. Maar ja die maken dus ook weer meer lawaai, namelijk dubbel zo veel, dat is 57 dB. (dus van 55 dB naar 57 dB is twee keer zo veel (geluidsniveau)).

Helaas zijn er geen verdere gegevens mbt het geluid (meetbaar) bekend, overigens veel andere warmtepompen hebben ook niet meer gegevens beschikbvaar, wettelijk is dat ook niet nodig.
Let er wel op dat de waarde die op het energielabel staat weer een andere berekende waarde is en veelal lager is dan de eerder genoemde wettelijke waarde op vol vermogen.

Belangrijk is dat je tenminste een berekening doet (tool van de overheid), zelf meten kan, de meetapparatuur, los van de kennis die je nodig hebt, kost circa 5 a 10 keer de kosten van de Quatt (en dan ben ik nog goedkoop). De meting moet conform de normen voor industiegeluid worden uitgevoerd, voor een leek is dit gewoon niet haalbaar. Met die berekening kun je beoordelen of de plaats wel of geen hinder (>45 cq 40 dB) aan jou buren (op de erfgrens) veroorzaakt en dus ook indirect aan jou.

t.o.v. andere warmtepompen in de zelfde klasse is dit een behoorlijk stille warmtepomp, dat geeft ook de ervaring van de gebruikers hier weer (niemand heeft echter 2 verschillende warmtepompen bij cq tegen zijn huis staan om een geluidsproef te maken, is denk ik ook vrij zinloos)

kort antwoord: behoorlijk stil mits je zelf de nodige maatregelen neemt en hem bv niet op een klankkast monteerd (bv aanbouw, garage of iets dergelijks) zonder de juiste extra maatregelen.
Nog bedankt voor je uitgebreide antwoord Mac.

Ik zou gebeld worden om 11.30 uur maar ik heb niks meer van die prutsers gehoord.

Ik denk dat het niet aan mij besteed is.

Leuk voor de avonturiers hier en de mensen die het een leuk gokje vinden.

Ik haak af.

Ik bedacht me later overigens nog dat als ik hier in mijn omgeving kijk dat alle lucht warmte buitenunits toch wel zo ver als mogelijk van de woning zelf worden afgezet. Teken aan de wand wat mij betreft.

Ik houd van vlekkeloos en als ik de ervaringen zo lees, hoef je dat niet te verwachten.

Ik geef mijn portie aan fikkie.

Acties:
  • +1 Henk 'm!

  • MacD007
  • Registratie: Augustus 2020
  • Laatst online: 06-06 10:08
op dinsdag 18 juli 2023 @ 12:52[/message]:[/b]
Na alles door te hebben gelezen, net als de site van Quatt. Heb ik een aantal vragen aan de gebruikers die inmiddels de nodige ervaringen hebben opgaan.

- Zou je onder de huidige prijs en met je kennis van het product deze nu weer aankopen?
- Is het systeem voor een reguliere consument voldoende uitontwikkeld?
Ja en nee, de hardware is een behoorlijk standaard type met een State of the art ontwerp, de nieuwste warmtepompen zijn nu voorzien van R290 ipv R32 (zoals de Quatt) maar deze zijn op dit moment nog een heel stuk duurder (factor 50%-100%).
Wat specialer is is de stuurunit. (CIC), daar zit volgens mij nog wel een behoorlijke ontwikkelruimte in, en is ook direct het grote nadeel, omdat het een gesloten systeem betreft.
- Wat is de grootste zwakke van concept zoals Quatt het aanbied?
Met name het gesloten systeem, maar dat zie je ook bij andere spelers.
Wat ik mis bij je vraag is eigenlijk: wat zijn de voordelen van Quatt .
En dat zijn er eigenlijk twee, de eerste word vaak volledig vergeten, het is een mono blok, dus geen binnenuit.
De tweede is natuurlijk een inkoppertje, de prijs, zeker voor die nog de introductie prijs hebben betaald, maar zelfs met de huidige prijs zijn er eigenlijk geen alternatieve keuzes.
Als je een ROI berekening uitvoert zul je al snel zien als je huidige energierekening niet al te hoog is (zeg maar rond of onder het energieplafond (gas)) en je circa 70-75% via de warmtepomp kunt doen, dat je met andere warmtepompen bv de Amber (kosten circa 7.000€) op circa een ROI van circa 10 jaar komt, gezien een gem. Levensduur van circa 15 jaar is dat gewoon te hoog. Een Quatt heeft circa 4 jaar.
Hoor graag jullie input en op basis daarvan wil ik de knop doorhakken.
Er zijn al ruim 2000 mensen je voor gegaan, een concurrerende warmtepomp DeWarmte zit geloof ik rond enkele honderden aantallen.
Het blijft echter een gok, ik zelf heb mijn keuze al gemaakt.
Welke alternatieven heb je?
Je kunt via het buitenland (Spanje of Portugal) een warmtepomp (bv LG of Panasonic) ook zeer goedkoop kopen, vaak tegen duidelijk lagere prijzen, echter je moet zelf voor de installatie zorgen, je zult weinig installateurs vinden die deze willen installeren of de installatiekosten zijn dan een stuk.hoger, ook hoor je dat Nederlandse importeurs garantie van deze apparaten weigeren (grijze import) of dit mag laat ik even in het midden.

Quatt WP 4,5 kW - Atag CV ketel - Honeywell T6 - 23 panelen SolarEdge


Acties:
  • 0 Henk 'm!

  • MacD007
  • Registratie: Augustus 2020
  • Laatst online: 06-06 10:08
rumu schreef op dinsdag 18 juli 2023 @ 13:19:
[...]


Nog bedankt voor je uitgebreide antwoord Mac.

Ik zou gebeld worden om 11.30 uur maar ik heb niks meer van die prutsers gehoord.

Ik denk dat het niet aan mij besteed is.

Leuk voor de avonturiers hier en de mensen die het een leuk gokje vinden.

Ik haak af.

Ik bedacht me later overigens nog dat als ik hier in mijn omgeving kijk dat alle lucht warmte buitenunits toch wel zo ver als mogelijk van de woning zelf worden afgezet. Teken aan de wand wat mij betreft.
er zijn nieuwe geluidseisen, de meeste eerder geplaatste units zullen met de nieuwe eisen niet meer voldoen.
De Quatt is in zijn klasse een van de stilste warmtepompen, een veel gemaakte fout is om de waarden met een warmtepomp waar het geluid in geluidsdruk word aangegeven te vergelijken. Dat is echter ondanks dat beide in dB worden uitgedrukt compleet andere waarden. Je moet dus ook het geluidsvermogen met elkaar vergelijken.
Dus een warmtepomp dicht tegen de erfgrens plaatsen zit er niet meer in. Daar moet je 45/40 dB hebben bereikt, er is geen enkele warmtepomp die daar ook maar in de buurt komt. Overigens is 3 dB meer een verdubbeling van het geluid.
Ik houd van vlekkeloos en als ik de ervaringen zo lees, hoef je dat niet te verwachten.
Daar betaal je dan ook een prijs voor, ik zag het bij mijn buurman, die hebben een premium merk warmtepomp laten installeren, hebben een week nodig gehad, wil even niet weten wat dat gekost heeft.
Het blijft nog een startup , dus ook met zijn nadelen, echter hoor je ook genoeg geluiden waar het gewoon ook goed gaat.
Heb je hoge eisen zul je daar ook voor moeten betalen, of je je investering dan echter nog terugverdient is een andere vraag. Maak maar eens een ROI berekening, ik geloof dat je daar behoorlijk van gaat schrikken.
Ik geef mijn portie aan fikkie.
Die keuze is aan jou.
[/quote]
[quote]

Quatt WP 4,5 kW - Atag CV ketel - Honeywell T6 - 23 panelen SolarEdge


Acties:
  • 0 Henk 'm!

  • TRS-3
  • Registratie: Februari 2014
  • Laatst online: 29-09 12:36
Nog iemand anders met ervaring met een EvoHome in combinatie met de Quatt?

Ik blijf het bijzonder vinden dat de Quatt steeds de ketel mee inschakelt...
TRS-3 schreef op maandag 17 juli 2023 @ 10:51:
Na mijn eerdere gemopper lijkt mijn installatie te werken met de nieuwe CiC. Ik heb een EvoHome met 4 zones, en netjes voldaan aan de voorwaarden: een modulerende Honeywell receiver aangeschaft (die de monteur heeft geïnstalleerd in plaats van mijn oorspronkelijke aan/uit), een bypass laten aanleggen en er is een radiator in het systeem die altijd open staat.

Nu heb ik als test een paar keer gezorgd dat ergens warmtevraag is, expres niet veel meer dan de ruimtetemperatuur (vond het met dit weer sowieso al best dapper van mezelf), en mij vallen een paar dingen op.

- De ketel schakelt tot nu toe altijd mee aan (ik volg een en ander in Domoticz)
- De parameters van de json output van Quatt staan vast
code:
1
2
3
"otFtControlSetpoint": 10,
    "otFtRoomSetpoint": 20,
    "otFtRoomTemperature": 20


Dat roept bij mij een paar vragen op.
1. Gaan die parameters wel mee als je bijvoorbeeld een T6(R) hebt? Ik kan me voorstellen dat de Quatt dan "slimmer" werkt?
2. Moet je ook nog iets veranderen aan de instellingen van je EvoHome? Je kunt immers het maximale aantal schakelingen per uur (bij mij 6) en de minimale tijd aan (bij mij 5 minuten) instellen.

Andere tips en trucs welkom, ik zou natuurlijk het liefst willen dat de ketel alleen nog warmwater levert en bij extreme koude bijspringt...

Acties:
  • 0 Henk 'm!

  • onlinaius
  • Registratie: Mei 2010
  • Laatst online: 03:03
TRS-3 schreef op dinsdag 18 juli 2023 @ 14:11:
Nog iemand anders met ervaring met een EvoHome in combinatie met de Quatt?

Ik blijf het bijzonder vinden dat de Quatt steeds de ketel mee inschakelt...


[...]
Edit: sorry, ik had je post niet uitgebreid genoeg gelezen. Maar ik moet zeggen dat onderstaande aardig blijft staan: voor de meesten lijkt het erop dat de ketel als het niet al te koud is soms alleen even aanspringt om de 18 graden te halen.


Wat bedoel je met 'steeds de ketel mee inschakelt'?

Als ik de ervaring hier lees wordt de ketel alleen bijgeschakeld als de aanvoertemperatuur onder de 18 ligt (ja, ik vind dit ook stompzinnig, en voor zover ik kan lezen vindt iedereen dit hier stompzinnig). Het effect hiervan valt echter wel mee, bij mij ging het dan om zo'n 0.1 kuub gas, en ik kan het voorkomen door een kleinere nachtverlaging toe te passen. Niet ideaal, zeker niet als je een upgradepad naar volledig elektrisch in het achterhoofd houd, maar behalve die 18 graden lijkt het wat bijschakelen van de ketel betreft bij de meesten hier best prima te lopen. (hoewel het dan uiteraard over het afgelopen stookseizoen ging, hoe het deze winter gaat is nog even aankijken).

[ Voor 10% gewijzigd door onlinaius op 18-07-2023 17:09 ]

Mid-Limb, 2-ond-1-kap, 1965, 133m2, 12 ZP 4800wp met 4200wp GoodWe conv, 67m2 VVW, etage: 4 rad + 7 m2 VVW, 1 Quatt, Mits Heavy 5KW + 3.5KW, Toon 1, elec koken, CV uit, VVW mengt niet, 'oud' dubbel glas, isolatie RD 1.5 - 2.5.


Acties:
  • 0 Henk 'm!

  • TRS-3
  • Registratie: Februari 2014
  • Laatst online: 29-09 12:36
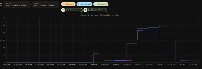
In mijn testscenario was de aanvoertemperatuur van de buitenunit al boven de 18 graden (want het is de afgelopen week nog niet kouder geweest). Ik heb met opzet de warmtevraag niet te hoog ingesteld, maar 2 graden boven de ruimtetemperatuur van dat moment (respectievelijk 20 en 22 graden). De Quatt gedraagt zich dan als in het onderstaande plaatje:

Afbeeldingslocatie: https://tweakers.net/i/pKvx9Uhl5AAMnZtnIgzHXbi_EoM=/800x/filters:strip_exif()/f/image/0wBXsaJ24Jr6p5pIL6oaDcVg.png?f=fotoalbum_large

Ik zou dan verwachten dat alleen de Quatt aan de slag gaat en het relatief lang duurt voor de temperatuur wordt bereikt (omdat de ruimtetemperatuur al vrij hoog is). Wat gaat er mis met mijn redenatie?

En de tweede vraag was of mensen met een T6(R) wel "echte" waarden zien in de API-output (de variabelen otFtRoomSetpoint -otFtRoomTemperature). Bij mij lijken die "fixed" te zijn...

Acties:
  • 0 Henk 'm!

  • jbzmr
  • Registratie: Februari 2021
  • Laatst online: 29-08 18:28
TRS-3 schreef op dinsdag 18 juli 2023 @ 17:19:
In mijn testscenario was de aanvoertemperatuur van de buitenunit al boven de 18 graden (want het is de afgelopen week nog niet kouder geweest). Ik heb met opzet de warmtevraag niet te hoog ingesteld, maar 2 graden boven de ruimtetemperatuur van dat moment (respectievelijk 20 en 22 graden). De Quatt gedraagt zich dan als in het onderstaande plaatje:

[Afbeelding]

Ik zou dan verwachten dat alleen de Quatt aan de slag gaat en het relatief lang duurt voor de temperatuur wordt bereikt (omdat de ruimtetemperatuur al vrij hoog is). Wat gaat er mis met mijn redenatie?

En de tweede vraag was of mensen met een T6(R) wel "echte" waarden zien in de API-output (de variabelen otFtRoomSetpoint -otFtRoomTemperature). Bij mij lijken die "fixed" te zijn...
Ik heb een PlugWise Anna en zie echte waarden in API-output. Zowel "otFtRoomSetpoint" als "otFtRoomTemperature" zijn conform aan wat de thermostaat aangeeft.

Acties:
  • 0 Henk 'm!

  • VivaAtloni
  • Registratie: April 2000
  • Laatst online: 24-09 17:51
Ik heb ook interesse om de Quatt te bestellen naast mijn nefit ecomline classic cv ketel.
Ik heb ruimte op het platte dak. In de kamer daarnaast zit een radiator. Wordt daar de aanvoer en uitvoer van de warmtepomp op aangesloten of moeten deze leidingen eerst helemaal naar de CV ketel (deze staat namelijk 12/13 meter van het platte dak af)?

24x sf175s + gw5000-dt op oost


Acties:
  • +1 Henk 'm!

  • Spykie
  • Registratie: Februari 2013
  • Laatst online: 13:55
VivaAtloni schreef op dinsdag 18 juli 2023 @ 19:14:
Ik heb ook interesse om de Quatt te bestellen naast mijn nefit ecomline classic cv ketel.
Ik heb ruimte op het platte dak. In de kamer daarnaast zit een radiator. Wordt daar de aanvoer en uitvoer van de warmtepomp op aangesloten of moeten deze leidingen eerst helemaal naar de CV ketel (deze staat namelijk 12/13 meter van het platte dak af)?
Eerst naar de CV ketel

Bereken je warmteverlies


Acties:
  • +1 Henk 'm!

  • MacD007
  • Registratie: Augustus 2020
  • Laatst online: 06-06 10:08
VivaAtloni schreef op dinsdag 18 juli 2023 @ 19:14:
Ik heb ook interesse om de Quatt te bestellen naast mijn nefit ecomline classic cv ketel.
Ik heb ruimte op het platte dak. In de kamer daarnaast zit een radiator. Wordt daar de aanvoer en uitvoer van de warmtepomp op aangesloten of moeten deze leidingen eerst helemaal naar de CV ketel (deze staat namelijk 12/13 meter van het platte dak af)?
Waarschijnlijk zijn je radiator leidingen ook te klein, dus zoals @Spykie al geschreven heeft wil Quatt deze zo dicht mogelijk bij de cv ketel aansluiten.

Quatt WP 4,5 kW - Atag CV ketel - Honeywell T6 - 23 panelen SolarEdge


Acties:
  • 0 Henk 'm!

  • VivaAtloni
  • Registratie: April 2000
  • Laatst online: 24-09 17:51
Hmmm. Kan die afstand wel overbrugt worden of is 13 meter te lang qua warmte verlies?

24x sf175s + gw5000-dt op oost


Acties:
  • +1 Henk 'm!

  • MacD007
  • Registratie: Augustus 2020
  • Laatst online: 06-06 10:08
VivaAtloni schreef op dinsdag 18 juli 2023 @ 19:23:
[...]


Hmmm. Kan die afstand wel overbrugt worden of is 13 meter te lang qua warmte verlies?
Dat valt wel mee, ze zijn ook geïsoleerd, en waarschijnlijk zal de meeste afstand binnen worden afgelegd.
Hij zal wel een meerprijs berekend krijgen ivm de grotere afstand.

Quatt WP 4,5 kW - Atag CV ketel - Honeywell T6 - 23 panelen SolarEdge


Acties:
  • +1 Henk 'm!

  • Spykie
  • Registratie: Februari 2013
  • Laatst online: 13:55
VivaAtloni schreef op dinsdag 18 juli 2023 @ 19:23:
[...]


Hmmm. Kan die afstand wel overbrugt worden of is 13 meter te lang qua warmte verlies?
Bij mij is het een meter of 12 langs de zijkant.
Sowieso kan het, je verliest alleen elke X meter Y aan warmte.

Bereken je warmteverlies


Acties:
  • 0 Henk 'm!

  • geerttttt
  • Registratie: Oktober 2006
  • Laatst online: 26-09 05:45

geerttttt

Manisch positief

Topicstarter
VivaAtloni schreef op dinsdag 18 juli 2023 @ 19:23:
[...]


Hmmm. Kan die afstand wel overbrugt worden of is 13 meter te lang qua warmte verlies?
Bij mij ook naar verwachting 12 meter. Het is minder efficiënt idd, maarja.

Oost west, 127.0.0.1 best!


Acties:
  • 0 Henk 'm!

  • krizzziz
  • Registratie: December 2001
  • Laatst online: 14:35
Zie dat de iOS app nu ook is bijgewerkt met oa de wijzigingen rondom het stroomverbruik van de Quatt.
Hoop dat ze binnenkort ook de COP toevoegen!

ehhhh..HOI


Acties:
  • 0 Henk 'm!

  • geerttttt
  • Registratie: Oktober 2006
  • Laatst online: 26-09 05:45

geerttttt

Manisch positief

Topicstarter
krizzziz schreef op dinsdag 18 juli 2023 @ 21:24:
Zie dat de iOS app nu ook is bijgewerkt met oa de wijzigingen rondom het stroomverbruik van de Quatt.
Hoop dat ze binnenkort ook de COP toevoegen!
Ik hoop dat ze ik ieder geval een kWh meter toevoegen... De rest bereken ik zelf wel 😅

Oost west, 127.0.0.1 best!


Acties:
  • +1 Henk 'm!

  • MacD007
  • Registratie: Augustus 2020
  • Laatst online: 06-06 10:08
VivaAtloni schreef op dinsdag 18 juli 2023 @ 19:23:
[...]


Hmmm. Kan die afstand wel overbrugt worden of is 13 meter te lang qua warmte verlies?
Dit staat op dit forum, dus het valt wel mee.
ongeveer 3 kWh per lengtemeter aan buis ingepakt in 26mm isolatie Aan verlies in de buitenlucht, binnen is dit een heel stuk lager.
Er stond ook nog ergens de formule om het te berekenen.

Quatt WP 4,5 kW - Atag CV ketel - Honeywell T6 - 23 panelen SolarEdge


Acties:
  • +1 Henk 'm!

  • onlinaius
  • Registratie: Mei 2010
  • Laatst online: 03:03
MacD007 schreef op dinsdag 18 juli 2023 @ 22:50:
[...]

Dit staat op dit forum, dus het valt wel mee.
ongeveer 3 kWh per lengtemeter aan buis ingepakt in 26mm isolatie Aan verlies in de buitenlucht, binnen is dit een heel stuk lager.
Er stond ook nog ergens de formule om het te berekenen.
Zo'n 12KWh thermisch per jaar dus, Theo rekent met een COP van 4 en komt dan uit op een verlies van zo'n 3KWh elektrisch per jaar per meter buitenleiding. Uiteraard is iedere KWh verlies er 1 teveel, maar ik denk persoonlijk dat 'goed' plaatsen (goede luchtaanvoer, geen recirculatie, niet op het noorden / goede warme plek in de zon) al snel meer efficientiewinst oplevert dan een aantal extra meters leiding kosten.
Theo schreef op maandag 11 februari 2019 @ 07:30:
Ik heb thuis de aanvoer en retour naar de Pana ingepakt met een dubbele laag Uponor, dus tweemaal 13 mm, en dat met zwarte PVC tape ingewikkeld. Mijn inziens kan het nog wel thermisch beter, maar veel valt er niet te winnen.

Mijn 5 meter aan CV leidingen die buiten lopen (2.5 meter aanvoer en 2.5 meter aan retour) zijn 28mm in diameter en hebben een buisoppervlakte van 0.5 vierkante meter. Met een 26mm aan isolatie met een labdawaarde van 0.033 W/M is er een thermisch verlies van 0.4 watt per kelvin. Met 30 graden aan water wat er doorheen gaan zijn er zo'n 6000 graaddagen aan verschil tussen buiten en de waterleidingen.

Ofwel; een thermisch verlies van 56 kWh per jaar in de buizen buiten. Dat is zo'n 14 kWh per jaar aan stroomverbruik. Ofwel; ongeveer 3 kWh per lengtemeter aan buis ingepakt in 26mm isolatie.

Door je buizen heel dik in te pakken met PUR, en desnoods met een metersdik pak isolatie kun je dus maar max 3 kWh per lengtemeter aan buis per jaar aan stroom besparen.

Daarom ben ik ook gegaan voor 'maar' 26 mm aan buisisolatie en niet meer dan dat; de extra prijs van de buisisolatie tov 26 mm heeft zo'n lange TVT dat ik mij echt af vroeg waarom ik het zou doen.

Mid-Limb, 2-ond-1-kap, 1965, 133m2, 12 ZP 4800wp met 4200wp GoodWe conv, 67m2 VVW, etage: 4 rad + 7 m2 VVW, 1 Quatt, Mits Heavy 5KW + 3.5KW, Toon 1, elec koken, CV uit, VVW mengt niet, 'oud' dubbel glas, isolatie RD 1.5 - 2.5.


Acties:
  • 0 Henk 'm!

  • duysa01
  • Registratie: Augustus 2013
  • Laatst online: 30-09 19:06
Na de update werkt de quatt app niet goed meer op mijn Android tablet, wel op mijn Android telefoon.Afbeeldingslocatie: https://tweakers.net/i/JYNloNyeR2SwWkuEvWWD7YGpFPQ=/800x/filters:strip_icc():strip_exif()/f/image/Qq2BLge8KYZIr8li8vS2K6mI.jpg?f=fotoalbum_large

Afbeeldingslocatie: https://tweakers.net/i/7mKdA_opQEt-1jWm110B-AoTt4k=/x800/filters:strip_icc():strip_exif()/f/image/wd49ptdcnnrtIRbJHmbdP622.jpg?f=fotoalbum_large Ben ik de enige?

Acties:
  • +1 Henk 'm!

  • Cella
  • Registratie: Juni 2001
  • Laatst online: 24-06 20:04
geerttttt schreef op dinsdag 18 juli 2023 @ 22:05:
[...]

Ik hoop dat ze ik ieder geval een kWh meter toevoegen... De rest bereken ik zelf wel 😅
Afbeeldingslocatie: https://tweakers.net/i/HArHvRzrfdWKDSCIFy7OYiuyl0Y=/x800/filters:strip_icc():strip_exif()/f/image/0um4c6iwRwbxsGzuKSKvosjd.jpg?f=fotoalbum_large
Afbeeldingslocatie: https://tweakers.net/i/Fwkchzovl-xhazLo5AGocC9oQ00=/x800/filters:strip_exif()/f/image/wsv4PgnzNPU3JcSzWJwu2gpo.png?f=fotoalbum_large
Een COP van iets van 6 heb je dan toch?

[ Voor 24% gewijzigd door Cella op 19-07-2023 08:57 ]

Súdwest Fryslân 400 m2 vrijstaand '80/'94 - 25% hobbyklusproject | 2x mono Quatt hybr HP/Lyric T6 + 3x CV-ketel + convectoren/heatboosters ( + 3x houtkachel :) ) | na-isolatie | 2x18 Techniq Energy heatpipes | PV 10945 Z, 2100 O, 2100 W


Acties:
  • +1 Henk 'm!

  • okijokii
  • Registratie: Oktober 2021
  • Laatst online: 15:13
Cella schreef op woensdag 19 juli 2023 @ 08:47:
[...]

[Afbeelding]
[Afbeelding]
Een COP van iets van 6 heb je dan toch?
Kan je die 2 gewoon door elkaar delen? COP van 6,2?

2-onder-1-kap 1990 | Enkele Quatt op garagedak | T6 | Intergas Xtreme 36 | vvw beganegrond en badkamer | radiatoren met speedcomforts begane grond en eerste verdieping | Zonnepanelen 3,3 MWh per jaar | HR++


Acties:
  • 0 Henk 'm!

  • Cella
  • Registratie: Juni 2001
  • Laatst online: 24-06 20:04
okijokii schreef op woensdag 19 juli 2023 @ 09:25:
[...]


Kan je die 2 gewoon door elkaar delen? COP van 6,2?
Dat vroeg ik me dus ook af... Hij geeft nl het vermogen (kW) weer, niet het verbruik (kWh).

[ Voor 13% gewijzigd door Cella op 19-07-2023 09:53 ]

Súdwest Fryslân 400 m2 vrijstaand '80/'94 - 25% hobbyklusproject | 2x mono Quatt hybr HP/Lyric T6 + 3x CV-ketel + convectoren/heatboosters ( + 3x houtkachel :) ) | na-isolatie | 2x18 Techniq Energy heatpipes | PV 10945 Z, 2100 O, 2100 W


Acties:
  • 0 Henk 'm!

  • SBL
  • Registratie: November 2022
  • Laatst online: 11:34

SBL

Cella schreef op woensdag 19 juli 2023 @ 09:49:
[...]

Dat vroeg ik me dus ook af... Hij geeft nl het vermogen (kW) weer, niet het verbruik (kWh).
Je krijgt dan een COP op dat moment, dat vind ik al wel mooi gedaan, Quatt!
Voor een COP over een periode moet je historische gegevens (kWh) gaan opslaan. Voor elke klant, elke minuut, 15 jaar lang? Denk niet dat die feature snel (gratis) toegevoegd wordt.

[ Voor 4% gewijzigd door SBL op 19-07-2023 09:58 ]

WP: Quatt 4,5kW hybride monoblock op garagedak, T6, radiatoren met 25gr Speedcomforts. PV: 15x 320Wp ZZO, PhonosolarMWT met SolarEdge optimizers en 5000H omvormer. EV: Polestar2 68kWh, laadpunt Volt Time Source 2s


Acties:
  • 0 Henk 'm!

  • MacD007
  • Registratie: Augustus 2020
  • Laatst online: 06-06 10:08
Cella schreef op woensdag 19 juli 2023 @ 09:49:
[...]

Dat vroeg ik me dus ook af... Hij geeft nl het vermogen (kW) weer, niet het verbruik (kWh).
Was leuk geweest als je deze data had kunnen exporteren, dan had je daarmee een goed overzicht gehad over de efficiëntie van jou Quatt, mogelijk dat ze dat nog kunnen doen, zouden bv deze data voor bv een bepaald aantal dagen/weken local op de telefoon kunnen opslaan.
Wat ik veel meer wil weten wat mijn kosten zijn door de Quatt, daarom ook een eigen kWh meter van homewizzard gekocht. Zie ik direct het verbruik van alles (gas en stroom) en kan later daardoor ook mooi vergelijken wat mijn besparingen zijn geweest. O-)

Quatt WP 4,5 kW - Atag CV ketel - Honeywell T6 - 23 panelen SolarEdge


Acties:
  • 0 Henk 'm!

  • Kramerri
  • Registratie: Juni 2023
  • Laatst online: 21-04 09:24
Installatie is bezig, gaat nog niet helemaal hoe ze het zouden willen. Kantoor beslissingen en wat de monteurs kunnen is toch verschillend. Gaatje door de goot en dan schuin door het beton omhoog kon toch niet. En Ipv 1 krijg ik nu 2 bypassen… begrijp van hun ook weinig van het waarom maar het moest op advies van Quatt.

Ze communiceren wel met hun eigen landgenoten in Quatt om over oplossingen na te denken. Dus dat boren is opgelost op een andere manier. Voor Quatt zou het beter zijn als de mensen van de technische telefoon bespreking ook eens buiten bij de monteurs kijken, maar dat probleem heb je in elk bedrijf waarbij ze dingen besluiten achter een bureau.

Acties:
  • +1 Henk 'm!

  • paQ
  • Registratie: Augustus 2001
  • Nu online
SBL schreef op woensdag 19 juli 2023 @ 09:57:
[...]

Je krijgt dan een COP op dat moment, dat vind ik al wel mooi gedaan, Quatt!
Voor een COP over een periode moet je historische gegevens (kWh) gaan opslaan. Voor elke klant, elke minuut, 15 jaar lang? Denk niet dat die feature snel (gratis) toegevoegd wordt.
sja op zich hoeft dat niet veel 'ruimte' te kosten.
Een actueel COP is eenvoudig te berekenen, en zal tijdens starts en stops (en dus ook elke defrost) hevig verschillen. Lees: sterke pieken en dalen laten zien in een grafiek.

Een COP over een dag of (SCOP) over een seizoen hoeft ook niet zo ingewikkeld te zijn; hoeveel totaal opgenomen vermogen zit er in, hoeveel thermisch vermogen is er totaal uit gekomen, met elkaar delen en daar is de verhouding. Dat hoeven eigenlijk maar 2 accumulerende waardes te zijn, meer niet. Ik zie ook wel eens COP waarden voorbij komen waarbij ik denk: woei! *D, maar dat is wishful thinking. Dat is hetzelfde als je op de snelweg het gas laat vieren en je verbruik nog maar 1 op 42 is. Dat je daarna weer gas moet geven en naar 1 op 5 gaat om te accelereren, daar kijk je liever niet naar :+
m.a.w. een daggemiddelde en/of een seizoensgemiddelde is veel interessanter.
En laatstgenoemde ligt bij een hybride oplossing al snel wat hoger dan bij FE, omdat je bij accelereren wat wind in de rug krijgt (van je gasketel). Ergo: je SCOP van je hele verwarming ligt dan weer lager dan je SCOP van je Quatt.

Ik doe niet aan bijgeloof. Dat brengt ongeluk.


Acties:
  • 0 Henk 'm!

  • geerttttt
  • Registratie: Oktober 2006
  • Laatst online: 26-09 05:45

geerttttt

Manisch positief

Topicstarter
Ben benieuwd dan hoe vaak deze waarde geupdate wordt. Weet jij dat misschien @Slurpgeit ?

Je kunt het natuurlijk elke seconde uit de web -api trekken, maar als die maar eens per minuut of minder bijgewerkt wordt is dat niet heel precies.

Als dat precies genoeg is dan kun je zowel een kWh berekening als een cop/scop berekening zelf maken met bijbehorende grafieken e.d.

Oost west, 127.0.0.1 best!


Acties:
  • 0 Henk 'm!

  • Cella
  • Registratie: Juni 2001
  • Laatst online: 24-06 20:04
geerttttt schreef op woensdag 19 juli 2023 @ 13:00:
Ben benieuwd dan hoe vaak deze waarde geupdate wordt. Weet jij dat misschien @Slurpgeit ?

Je kunt het natuurlijk elke seconde uit de web -api trekken, maar als die maar eens per minuut of minder bijgewerkt wordt is dat niet heel precies.

Als dat precies genoeg is dan kun je zowel een kWh berekening als een cop/scop berekening zelf maken met bijbehorende grafieken e.d.
Ik zag de waarden ongeveer eens per 20 seconden wijzigen

Súdwest Fryslân 400 m2 vrijstaand '80/'94 - 25% hobbyklusproject | 2x mono Quatt hybr HP/Lyric T6 + 3x CV-ketel + convectoren/heatboosters ( + 3x houtkachel :) ) | na-isolatie | 2x18 Techniq Energy heatpipes | PV 10945 Z, 2100 O, 2100 W


Acties:
  • 0 Henk 'm!

  • Mr_thebrown
  • Registratie: Augustus 2009
  • Laatst online: 29-09 10:07
Afgelopen vrijdag is bij ons de Quatt geïnstalleerd. 2 Slowaakse monteurs waren er keurig om 08:30. Koffie en even overleggen hoe en wat en ze gingen aan de slag. Ze hebben non-stop gewerkt, geen lunch niks. Ze vertelde dat ze 7 dagen in de week aan het installeren waren :-).

Alles werkt keurig in combinatie met mijn Atag i36ecz en Tado thermostaat. De Atag zit op aan/uit van CiC en op de ketel geknepen zodat hij niet te hard draait. De Tado zit via opentherm op de CiC. Alles werkt perfect. Het geheim van de Tado zit hem volgens mij in de instellingen van de CiC en het feit dat de monteur op de Tado zelf nog een keer harde reset gedaan hebben voor zover ik het kon zien. Ik had de Tado al via installateur app op Quatt gezet maar kennelijk was dat nog niet genoeg.

Acties:
  • +1 Henk 'm!

  • Kramerri
  • Registratie: Juni 2023
  • Laatst online: 21-04 09:24
Nou ze zijn klaar, 2 Slowaken en aardige mensen. Installatie was door het boren en zoeken waar al niet lekker gestart en dat ging aan het eind verder toen mijn wifi haperde tijdens het testen en de computer over de zeik raakte. Maar na de hulp van Quatt op afstand was dat uiteindelijk opgelost en draait i. (CiC nu bedraad aangesloten om alles in de toekomst uit te sluiten) Een lange dag voor de mannen, zal wel een McDonalds worden op de terugweg.

Ik ben er blij mee, laat de winter maar komen! Afbeeldingslocatie: https://tweakers.net/i/2ftef5hfdCPwzsO9fdpeGxGPL0Q=/x800/filters:strip_icc():strip_exif()/f/image/xq3V3R1FMa9fVd6cP2SJsHNd.jpg?f=fotoalbum_large


Iemand een idee of je nog een definitieve factuur krijgt?

[ Voor 3% gewijzigd door Kramerri op 19-07-2023 19:04 ]


Acties:
  • 0 Henk 'm!

  • rvdgaag
  • Registratie: December 2015
  • Laatst online: 14:43
[b]

Iemand een idee of je nog een definitieve factuur krijgt?
Die heb je al in de mail gekregen naar de 2e betaling.

Straks als je je subsidie aanvraagt staat hij ook al geupload bij simpelsubsidie dus je kan hem dan weer downloaden.

Deye 12kW Hybrid, 8,77 kW peak solar, 62,4 kWH Seplos batteries, Panasonic K-series 5kW all-electric heatpump


Acties:
  • 0 Henk 'm!

  • TRS-3
  • Registratie: Februari 2014
  • Laatst online: 29-09 12:36
jbzmr schreef op dinsdag 18 juli 2023 @ 18:57:
[...]


Ik heb een PlugWise Anna en zie echte waarden in API-output. Zowel "otFtRoomSetpoint" als "otFtRoomTemperature" zijn conform aan wat de thermostaat aangeeft.
Oke, dan klopt er dus iets niet bij mij. Anderen met een EvoHome die wel wat zien?

Acties:
  • 0 Henk 'm!

  • Kramerri
  • Registratie: Juni 2023
  • Laatst online: 21-04 09:24
rvdgaag schreef op woensdag 19 juli 2023 @ 19:10:
[...]


Die heb je al in de mail gekregen naar de 2e betaling.

Straks als je je subsidie aanvraagt staat hij ook al geupload bij simpelsubsidie dus je kan hem dan weer downloaden.
Aah die, bedankt!

Acties:
  • 0 Henk 'm!

  • Kramerri
  • Registratie: Juni 2023
  • Laatst online: 21-04 09:24
TRS-3 schreef op woensdag 19 juli 2023 @ 19:14:
[...]


Oke, dan klopt er dus iets niet bij mij. Anderen met een EvoHome die wel wat zien?
Waar haal je dat plaatje van je vandaan?

Acties:
  • 0 Henk 'm!

  • Heinemancp
  • Registratie: Maart 2011
  • Laatst online: 13:53
TRS-3 schreef op woensdag 19 juli 2023 @ 19:14:
[...]


Oke, dan klopt er dus iets niet bij mij. Anderen met een EvoHome die wel wat zien?
De setpoint kan wel fixed zijn, dat is de ingestelde thermostaat temperatuur. De kamertemp kan natuurlijk ook constant "lijken", afhankelijk van je temp beheersing in huis.

Wel vreemd dat je boiler idd direct meeschakelt terwijl dat niet nodig lijkt.

Acties:
  • +5 Henk 'm!

  • T-!-M
  • Registratie: Augustus 2007
  • Laatst online: 24-09 11:35
Ik heb van Quatt het Tado aansluitschema ontvangen. Wellicht hebben anderen hier wat aan.
Update: hier werkt het nu ook, alles nog een keer nagelopen en de CiC verbonden met kabel ipv WiFi.

Afbeeldingslocatie: https://tweakers.net/i/wIQ3r47sjGMfYDJ66Nizdby4l6g=/x800/filters:strip_exif()/f/image/vRrhWhqsfc3my65umstImrjt.png?f=fotoalbum_large

Afbeeldingslocatie: https://tweakers.net/i/j7szzf2ZnIXJs2qc6sG-KCGUgkw=/x800/filters:strip_exif()/f/image/WCrQeva5ZFrMP0vCpRTOC7ol.png?f=fotoalbum_large

[ Voor 10% gewijzigd door T-!-M op 20-07-2023 09:37 ]


Acties:
  • 0 Henk 'm!

  • berrieberrie
  • Registratie: Juni 2013
  • Laatst online: 14:53
[quote]T-!-M schreef op donderdag 20 juli 2023 @ 07:34:
Ik heb van Quatt het Tado aansluitschema ontvangen. Op een of andere manier werkt het bij mij nog niet, maar ik deel ze vast. Wellicht hebben anderen hier wat aan.

Ga het ook eens proberen!

vrijstaand 1924 200m2, zuid limburg, quatt 4.5 kw, 5.8 warmteverlies Remeha avanta 35c, lyric t6, 60m2 vwv droogbouw, radiators, speedcomfort, isolatie kan beter,5300kw zonnepanelen. 2xMarstek v3.


Acties:
  • +2 Henk 'm!

  • geerttttt
  • Registratie: Oktober 2006
  • Laatst online: 26-09 05:45

geerttttt

Manisch positief

Topicstarter
Afbeeldingslocatie: https://tweakers.net/i/Me9CAP099yGbZ4g10OFsDNHw0bk=/x800/filters:strip_icc():strip_exif()/f/image/SVfG5JAEVVKVk5IcVB5KE93i.jpg?f=fotoalbum_large
Bij ons is zojuist een gat geboord voor de installatie aanstaande maandag. 125mm gat. Quatt wou het niet doen dus dan maar door een extern bedrijf.

125mm omdat er ook een airco leiding doorheen moet. Nu maar ff die alvast er doorheen leggen en de werkschakelaar en elektra voorbereiden. :)

Oost west, 127.0.0.1 best!


Acties:
  • 0 Henk 'm!

  • rumu
  • Registratie: December 2010
  • Laatst online: 24-09 19:42
Twee verzoeken via de mail of ik het gesprek wil beoordelen? Welk gesprek? Prutsers. Twee keer een ster dus. Mooie tijden leven we in.

Acties:
  • 0 Henk 'm!

  • rumu
  • Registratie: December 2010
  • Laatst online: 24-09 19:42
Kramerri schreef op woensdag 19 juli 2023 @ 18:53:
Nou ze zijn klaar, 2 Slowaken en aardige mensen. Installatie was door het boren en zoeken waar al niet lekker gestart en dat ging aan het eind verder toen mijn wifi haperde tijdens het testen en de computer over de zeik raakte. Maar na de hulp van Quatt op afstand was dat uiteindelijk opgelost en draait i. (CiC nu bedraad aangesloten om alles in de toekomst uit te sluiten) Een lange dag voor de mannen, zal wel een McDonalds worden op de terugweg.

Ik ben er blij mee, laat de winter maar komen! [Afbeelding]


Iemand een idee of je nog een definitieve factuur krijgt?
Mooie installatie zo.

Acties:
  • +7 Henk 'm!

  • Spykie
  • Registratie: Februari 2013
  • Laatst online: 13:55
rumu schreef op donderdag 20 juli 2023 @ 09:15:
Twee verzoeken via de mail of ik het gesprek wil beoordelen? Welk gesprek? Prutsers. Twee keer een ster dus. Mooie tijden leven we in.
Wat een tijd leven we inderdaad in. Er is geen enkele ruimte voor foutjes, je wordt direct publiekelijk aan de schandpaal genageld. ;w

Bereken je warmteverlies


Acties:
  • +2 Henk 'm!

  • Bacteria1980
  • Registratie: Juli 2016
  • Laatst online: 12:48
Bacteria1980 schreef op dinsdag 27 juni 2023 @ 11:07:
Gisteren is de quatt geplaats. Om 9:00 uur begonnen tot 18:00 uur bezig geweest. Waren twee hardwerkende mannen. Had zelf al voorbereidingen getroffen, nieuwe groep, thermostaat vervangen voor een Honeywell t6, en de stopcontacten geplaats voor de computer en kastje van de thermostaat, en de werkschakelaar geplaatst. Heb er voor gekozen om hem aan de achterkant van de woning te plaatsen, uit het zicht. Hierbij de volgorde:

14-4-23 aanbetaling gedaan. €99,-
15-5-23 de videocall.
19-05-23 offerte geaccepteerd en eerste aanbetaling gedaan.
24-06-23 de laatste betaling gedaan.
26-6-23 de installatie dag.

Tevreden. Nu de winter afwachten. Al hoop ik dat dat nog even duurt 😅

[Afbeelding]

[Afbeelding]

[Afbeelding]

[Afbeelding]
[Afbeelding]
Laatste update:

17-07-23 is het subsidiebedrag bij geschreven op de bank. Moet toe geven dat alles lekker vlot en goed verlopen is. Op naar de winter. Al hoop ik dat dat nog even duurt 😅🙈

Acties:
  • 0 Henk 'm!

  • TRS-3
  • Registratie: Februari 2014
  • Laatst online: 29-09 12:36
Kramerri schreef op woensdag 19 juli 2023 @ 19:32:
[...]

Waar haal je dat plaatje van je vandaan?
Dat is een screenshot van mijn eigen Domoticz scherm, gebruik ik om de output van de Quatt API te loggen (en ook de gegevens van HomeWizard, Netatmo, Philips HUE)

Acties:
  • +7 Henk 'm!

  • gcoenen1
  • Registratie: Juni 2022
  • Laatst online: 18-03-2024
Allereerst bedankt voor alle input en delen van ervaringen. Sinds maandag hebben we na ruim een jaar wachten eindelijk onze Quatt. Nummer 16xx in zuid Limburg. Het tijdschema:
- 12-05-2022 Quatt besteld en aanbetaling €99
- 08-06-2023 Intake gesprek gehad
- 09-06-2023 Offerte en technisch rapport ontvangen
- 10-06-2023 Offerte geaccepteerd en 2e aanbetaling gedaan
- 01-07-2023 Laatste aanbetaling gedaan
- 12-07-2023 Quatt afgeleverd door Vos Logistics
- 17-07-2023 Quatt geïnstalleerd

Eindelijk was het zover: afgelopen maandag zouden ze om 14.30 de Quatt komen installeren bij ons. Om 14.15 uur stonden er 2 aardige en hardwerkende Slowaken voor de deur. Terwijl 1 man op zolder bezig was met de CIC en de aansluitingen op de CV, was de ander bezig met boren van een gat door de muur en het leggen van de leidingen. Tijdens het intake gesprek was er onduidelijkheid over de aansluiting op de CV. Ik zou een installateur moeten vragen om de stalen verwarmingspijpen te verleggen. Na jullie input bleek dit niet meer nodig te zijn. Volgens de Quatt monteur was er ruimte zat en heeft hij zelfs een door mij aangekochte vuilafscheider geplaatst. Rond 16.45 kwam nog een 2e ploeg van 2 monteurs langs om te helpen. Daarna was het snel gepiept. Ik had zelf al mijn Bosch Nefit EasyControl thermostaat vervangen door een Lyric T6. Rond 18.15 werkte alles en gingen de monteurs weg. Alles was keurig opgeruimd en afgewerkt. Hulde! En dat alles in 4 uurtjes...Rond die tijd was ook de e-mail van Quatt binnen voor de aanvraag van de subsidie. Ook dit ging soepel: ze hadden alle facturen al in de aanvraag zitten. De dag erna kreeg ik al een bericht van SimpelSubsidie dat de aanvraag was ingediend bij RVO. Benieuwd hoe lang dat gaat duren...

Ik heb alles gisteren nog eens getest en voorlopig loopt het als een zonnetje, zover ik als leek nu kan beoordelen. Ik ben 's avonds nog naar het geluid gaan luisteren terwijl hij op ongeveer 5 kW draaide. Ik vond hem ontzettend stil. Ook heb ik de leidingcover op de buitenmuur al geverfd in dezelfde kleur als ons huis. Dat ging heel goed.

Dus al met al ben ik zeer tevreden over de installatie van onze Quatt.

Nog een vraag voor de Home Assistant mensen onder ons: ik heb gisteren mede dankzij jullie voorbeelden een Quatt dashboard gemaakt in HA. Het ziet er allemaal prima uit, alleen bij de waarden van mijn CV-ketel ("Boiler") krijg ik geen waarden te zien, terwijl hij wel brandt. We hebben een Nefit Topline compact ketel. Hebben jullie enig idee wat de oorzaak kan zijn?
Alvast bedankt voor jullie input :) :)

Bij deze nog wat foto's:

Afbeeldingslocatie: https://tweakers.net/i/rsqdDCGoATWKGe3nxzQykm8h7jY=/800x/filters:strip_exif()/f/image/7lJpcbWh6bmMtRWHHhnfwWdH.png?f=fotoalbum_large

Afbeeldingslocatie: https://tweakers.net/i/yIGzlMiQa0rds7dVX8LX5tzKumE=/full-fit-in/4920x3264/filters:max_bytes(3145728):no_upscale():strip_icc():fill(white):strip_exif()/f/image/hWC2uuK8HHUpOkyuueKyjijy.jpg?f=user_large

Afbeeldingslocatie: https://tweakers.net/i/aZkCFyJpcTzk5wg15-qiHpuAK_M=/full-fit-in/4920x3264/filters:max_bytes(3145728):no_upscale():strip_icc():fill(white):strip_exif()/f/image/gUehwOR2AbyEgoR148COy1kQ.jpg?f=user_large

Afbeeldingslocatie: https://tweakers.net/i/Ef0nidyrYZ5p9Md1KpGqN1KZggM=/full-fit-in/4920x3264/filters:max_bytes(3145728):no_upscale():strip_icc():fill(white):strip_exif()/f/image/F02qSibphZkSBohktF9xVs8f.jpg?f=user_large

Afbeeldingslocatie: https://tweakers.net/i/nwwhB5kA10GkVGT0v5RImu06XDs=/full-fit-in/4920x3264/filters:max_bytes(3145728):no_upscale():strip_icc():fill(white):strip_exif()/f/image/2M5EqfqyoJUOap6QLmZ1XRVb.jpg?f=user_large

Afbeeldingslocatie: https://tweakers.net/i/9G_nFLuBbc090I03eLjPanuAGdE=/full-fit-in/4920x3264/filters:max_bytes(3145728):no_upscale():strip_icc():fill(white):strip_exif()/f/image/JCrhcRKUyTPvwSa3hyJOg054.jpg?f=user_large

Afbeeldingslocatie: https://tweakers.net/i/Eed8OtEIBY0tvTInQsb3nNw-X6w=/full-fit-in/4920x3264/filters:max_bytes(3145728):no_upscale():strip_icc():fill(white):strip_exif()/f/image/xSHQZKUFyyqpxUD0YNTzJ949.jpg?f=user_large

Afbeeldingslocatie: https://tweakers.net/i/-f9z4gC1fJ2Y2TLd30D8lQzp_Gc=/x800/filters:strip_icc():strip_exif()/f/image/XHcNSThIQrbpl37duqaDH2ns.jpg?f=fotoalbum_large

Afbeeldingslocatie: https://tweakers.net/i/FCNUjPf2NakrBUn8DycQyYCwLCY=/x800/filters:strip_icc():strip_exif()/f/image/skvQmPNUYjE5crBZSLrHN1ta.jpg?f=fotoalbum_large

Acties:
  • 0 Henk 'm!

  • Steven_SvD
  • Registratie: September 2001
  • Laatst online: 14-05 15:43
gcoenen1 schreef op donderdag 20 juli 2023 @ 10:44:


Nog een vraag voor de Home Assistant mensen onder ons: ik heb gisteren mede dankzij jullie voorbeelden een Quatt dashboard gemaakt in HA. Het ziet er allemaal prima uit, alleen bij de waarden van mijn CV-ketel ("Boiler") krijg ik geen waarden te zien, terwijl hij wel brandt. We hebben een Nefit Topline compact ketel. Hebben jullie enig idee wat de oorzaak kan zijn?
Alvast bedankt voor jullie input :) :)
Als de CV is aangesloten op de aan/uit, dan krijgt Quatt geen waarden van de CV ketel, misschien is dat het geval

Acties:
  • +1 Henk 'm!

  • StarrFire
  • Registratie: April 2006
  • Laatst online: 30-09 11:45
gcoenen1 schreef op donderdag 20 juli 2023 @ 10:44: Ook heb ik de leidingcover op de buitenmuur al geverfd in dezelfde kleur als ons huis. Dat ging heel goed.
Lijkt erop alsof je je huis in dezelfde kleur als de koof hebt geschilderd. :9

Ik heb overigens gisteren de bevestiging gekregen dat binnen een week het subsidiebedrag wordt overgemaakt.
Dus installatiedatum 27-6 en nu de bevestiging. Netjes. Ik was al bang voor meer dan 8 weken....

Acties:
  • 0 Henk 'm!

  • L_Edje
  • Registratie: December 2002
  • Laatst online: 07-07 19:25
Is er al iemand die een Quatt heeft in combinatie met een Pelletkachel CV ? Ik weet dat @Ron6 een installatie gepland zou hebben, maar helaas weet ik niet hoe dit is verlopen.

Gisteren heb ik mijn intake gesprek gehad en toen werd mij verteld dat ICM een Pelletkachel CV het niet mogelijk is om een Quatt te installeren.
Toen ik aangaf dat er al een medetweaker is met een Pelletkachel installatie, wilde de medewerker weten wat zijn installatie nummer is.

Aangezien de pelletkachel met een droog contact wordt geschakeld, zie ik totaal niet in waarom dit een probleem zou zijn om aan het aan-uit contact van de CIC te hangen. Ik kan me voorstellen dat de CiC het niet fijn vindt dat de kachel pas na 20 minuten warm water gaat leveren, maar dit kan ik prima oplossen met een doorstroom verwarmer die ik als back-up in mijn CV leiding heb hangen, of het buffervat van mijn zonneboiler.

Ik begrijp dat Quatt "meters wil maken" door zoveel mogelijk doorsnee installaties te leveren, maar ik vind het wel jammer dat ik na een jaar wachten ineens te horen zou krijgen dat dit niet kan. Zoals ik hier lees, kan in de meeste gevallen de Quatt prima draaien zonder hulp van de CV. Mocht er nou een concreet precedent zijn van een installatie zonder traditionele gas-CV, dan zou dit mogelijk helpen in mijn geval :)

Acties:
  • +2 Henk 'm!

  • MacD007
  • Registratie: Augustus 2020
  • Laatst online: 06-06 10:08
rumu schreef op donderdag 20 juli 2023 @ 09:15:
Twee verzoeken via de mail of ik het gesprek wil beoordelen? Welk gesprek? Prutsers. Twee keer een ster dus. Mooie tijden leven we in.
Mag het ook wat vriendelijker, maak jij nooit fouten?
Ik wel, dagelijks, het voordeel, ik leer er elke dag van.
dus een vriendelijk advies, wees wat meer rustiger, een foutje is zo gemaakt, kan ook gewoon een softwarefoutje zijn, als je dat met een vriendelijke toon bij Quatt meld, kunnen zij daar mogelijk ook iets mee, heb je dan toch weer een goede daad verricht. O-)

Quatt WP 4,5 kW - Atag CV ketel - Honeywell T6 - 23 panelen SolarEdge


Acties:
  • 0 Henk 'm!

  • MacD007
  • Registratie: Augustus 2020
  • Laatst online: 06-06 10:08
L_Edje schreef op donderdag 20 juli 2023 @ 13:16:
Is er al iemand die een Quatt heeft in combinatie met een Pelletkachel CV ? Ik weet dat @Ron6 een installatie gepland zou hebben, maar helaas weet ik niet hoe dit is verlopen.

Gisteren heb ik mijn intake gesprek gehad en toen werd mij verteld dat ICM een Pelletkachel CV het niet mogelijk is om een Quatt te installeren.
Toen ik aangaf dat er al een medetweaker is met een Pelletkachel installatie, wilde de medewerker weten wat zijn installatie nummer is.

Aangezien de pelletkachel met een droog contact wordt geschakeld, zie ik totaal niet in waarom dit een probleem zou zijn om aan het aan-uit contact van de CIC te hangen. Ik kan me voorstellen dat de CiC het niet fijn vindt dat de kachel pas na 20 minuten warm water gaat leveren, maar dit kan ik prima oplossen met een doorstroom verwarmer die ik als back-up in mijn CV leiding heb hangen, of het buffervat van mijn zonneboiler.

Ik begrijp dat Quatt "meters wil maken" door zoveel mogelijk doorsnee installaties te leveren, maar ik vind het wel jammer dat ik na een jaar wachten ineens te horen zou krijgen dat dit niet kan. Zoals ik hier lees, kan in de meeste gevallen de Quatt prima draaien zonder hulp van de CV. Mocht er nou een concreet precedent zijn van een installatie zonder traditionele gas-CV, dan zou dit mogelijk helpen in mijn geval :)
onbekend is onbemind, plus ze hebben waarschijnlijk daar ook geen enkele ervaring mee, dus koudwatervrees, stel dat compleet niet gaat werken? ze zijn zeer voorzichtig daar bij Quatt, ik denk persoonlijk ook dat jou situatie best eens mogelijk is (technisch dan) maar voor Quatt ziet dit toch als extra risico, en dat willen ze nu niet. Je kunt ze helaas ook niet dwingen.

Quatt WP 4,5 kW - Atag CV ketel - Honeywell T6 - 23 panelen SolarEdge


Acties:
  • 0 Henk 'm!

  • gcoenen1
  • Registratie: Juni 2022
  • Laatst online: 18-03-2024
Steven_SvD schreef op donderdag 20 juli 2023 @ 11:27:
[...]


Als de CV is aangesloten op de aan/uit, dan krijgt Quatt geen waarden van de CV ketel, misschien is dat het geval
Ik had al zo'n vermoeden. Dat is inderdaad het geval.... De Lyric T6 is O/T aangesloten met de CIC. En vervolgens is de CIC via de aan/uit aangesloten op de Nefit. Bedankt!

Acties:
  • +1 Henk 'm!

  • SBL
  • Registratie: November 2022
  • Laatst online: 11:34

SBL

Bacteria1980 schreef op donderdag 20 juli 2023 @ 09:31:
[...]


Laatste update:

17-07-23 is het subsidiebedrag bij geschreven op de bank. Moet toe geven dat alles lekker vlot en goed verlopen is. Op naar de winter. Al hoop ik dat dat nog even duurt 😅🙈
26juni installatie en 17juli bedrag op de rekening is mooi snel! Behandelaar die snel alles af wil hebben voor die op vakantie gaat?
Die van mij nu 6 weken in behandeling bij RVO.

WP: Quatt 4,5kW hybride monoblock op garagedak, T6, radiatoren met 25gr Speedcomforts. PV: 15x 320Wp ZZO, PhonosolarMWT met SolarEdge optimizers en 5000H omvormer. EV: Polestar2 68kWh, laadpunt Volt Time Source 2s


Acties:
  • 0 Henk 'm!

  • emilejager
  • Registratie: Juli 2023
  • Laatst online: 25-07-2024
TRS-3 schreef op woensdag 19 juli 2023 @ 19:14:
[...]


Oke, dan klopt er dus iets niet bij mij. Anderen met een EvoHome die wel wat zien?
Bij mij zijn dat ook vaste waarden. Wat ik begreep wordt i.c.m. een Evohome alleen de watertemperatuurvraag naar de CiC gestuurd en lees je die ook uit in de API. Anderen staan bij mij al sinds plaatsting op 20 graden.

Acties:
  • 0 Henk 'm!

  • medu80
  • Registratie: Augustus 2004
  • Laatst online: 30-09 23:56
Ik heb een Lyric T6 en helemaal geen temperatuur boven in de app. Alleen Verwarming uit.

Acties:
  • 0 Henk 'm!

  • Spykie
  • Registratie: Februari 2013
  • Laatst online: 13:55
medu80 schreef op donderdag 20 juli 2023 @ 19:36:
Ik heb een Lyric T6 en helemaal geen temperatuur boven in de app. Alleen Verwarming uit.
Hier ook Lyric T6

Afbeeldingslocatie: https://tweakers.net/i/_TNZP1DV_G3DJSVmYg8edk2Sjjs=/x800/filters:strip_icc():strip_exif()/f/image/iZhSRwASjhNNJAeMIWLUsjXh.jpg?f=fotoalbum_large

Bereken je warmteverlies


Acties:
  • 0 Henk 'm!

  • gcoenen1
  • Registratie: Juni 2022
  • Laatst online: 18-03-2024
medu80 schreef op donderdag 20 juli 2023 @ 19:36:
Ik heb een Lyric T6 en helemaal geen temperatuur boven in de app. Alleen Verwarming uit.
Ik heb de verwarming aanstaan, maar dan gewoon op 15 graden. Je krijgt waarschijnlijk niets te zien, omdat je verwarming helemaal is uitgeschakeld...

Acties:
  • 0 Henk 'm!

  • medu80
  • Registratie: Augustus 2004
  • Laatst online: 30-09 23:56
Misschien is dat bij Apple nog niet zichtbaar?

Acties:
  • 0 Henk 'm!

  • krizzziz
  • Registratie: December 2001
  • Laatst online: 14:35
medu80 schreef op donderdag 20 juli 2023 @ 23:31:
Misschien is dat bij Apple nog niet zichtbaar?
Jawel, bij mij werkt het. iPhone 14.

ehhhh..HOI


Acties:
  • 0 Henk 'm!

  • pietjm
  • Registratie: April 2020
  • Laatst online: 12:07
krizzziz schreef op donderdag 20 juli 2023 @ 23:46:
[...]

Jawel, bij mij werkt het. iPhone 14.
Op mijn iPhone 11 ook.

NH, vrijstaand, 182 m2, 600 m3 incl verw garage, 1 Quatt met T6, alles OT, optimalisatie in Quatt app aan met echte tarieven, HRE 36/30, 4950 wp panelen, vvw beneden met HR++, radiatoren boven, de koffie nog steeds op z’n Italiaans.


Acties:
  • 0 Henk 'm!

  • Barbapapa720
  • Registratie: Augustus 2002
  • Laatst online: 16-05 20:40
MacD007 schreef op maandag 17 juli 2023 @ 20:24:
[...]

Afmetingen van de leidingen zijn reeds diverse keren hier langs gekomen incl de ruimte voor het gas en waarom dat zo is. Dus aub even zelf terugbladeren, tip zoek op afbeeldingen.
Wat je zelf niet verteld hebt hoe groot zijn je bestaande leidingen en van welk materiaal zijn deze?
Vind de opmerking van Quatt al zeer positief, normaal hebben ze in het verleden direct een no go gegeven.
De kabel voor de modbus is een 3 aderige kabel ( vaak wordt hier een kabel van 0,8 mm 3 aderig voor gebruikt)
Ik heb al gebladerd maar (nog niets gevonden) we zitten inmiddels op >400 pagina's. Dus het wordt steeds lastiger om iets terug te vinden. Mijn huidige leidingen zijn 20 mm uponor.

Acties:
  • 0 Henk 'm!

  • jelke1992
  • Registratie: December 2016
  • Laatst online: 29-09 07:47
Barbapapa720 schreef op vrijdag 21 juli 2023 @ 09:52:
[...]


Ik heb al gebladerd maar (nog niets gevonden) we zitten inmiddels op >400 pagina's. Dus het wordt steeds lastiger om iets terug te vinden. Mijn huidige leidingen zijn 20 mm uponor.
Ik had 25mm uponor leidingen, maar ze sluiten niet aan op kunststof leidingen.
Dit heb ik zelf opgelost door de 22mm leidingen die uit de cv komen een stukje te verlengen.
Over de lengte’s hebben ze verschillende dingen gezegd. Bij mij was het 20cm vrije ruimte maar ik heb ook gelezen dat het bij iemand 30cm moest zijn.

Acties:
  • 0 Henk 'm!

  • Barbapapa720
  • Registratie: Augustus 2002
  • Laatst online: 16-05 20:40
jelke1992 schreef op vrijdag 21 juli 2023 @ 10:04:
[...]


Ik had 25mm uponor leidingen, maar ze sluiten niet aan op kunststof leidingen.
Dit heb ik zelf opgelost door de 22mm leidingen die uit de cv komen een stukje te verlengen.
Over de lengte’s hebben ze verschillende dingen gezegd. Bij mij was het 20cm vrije ruimte maar ik heb ook gelezen dat het bij iemand 30cm moest zijn.
Waar sluiten ze wel op aan? De uponor in de kelder wordt al verlengt naar staal en bij de CV ketel idem. In beide gevallen > 50cm. Dat zou dus voldoende moeten zijn.

Acties:
  • 0 Henk 'm!

  • MacD007
  • Registratie: Augustus 2020
  • Laatst online: 06-06 10:08
Barbapapa720 schreef op vrijdag 21 juli 2023 @ 09:52:
[...]


Ik heb al gebladerd maar (nog niets gevonden) we zitten inmiddels op >400 pagina's. Dus het wordt steeds lastiger om iets terug te vinden. Mijn huidige leidingen zijn 20 mm uponor.
Kijk eens hier na: https://gathering.tweaker...message/74798026#74798026

en hier:
https://gathering.tweaker...message/74081294#74081294
en hier:
https://gathering.tweaker...message/74083630#74083630

met dit moet het wel lukken, succes er mee. _/-\o_

Quatt WP 4,5 kW - Atag CV ketel - Honeywell T6 - 23 panelen SolarEdge


Acties:
  • 0 Henk 'm!

  • reacharavindh
  • Registratie: Juli 2022
  • Laatst online: 28-07-2023
Does anyone here know if Quatt WP would work as intended(produce hot water) if I disconnect its network access to Quatt?
Given recent bankruptcy of VanMoof and the owners of ebikes scrambling to get their keys exported so that they can unlock and lock their bike after the company is gone, I would like to avoid such drama and will only consider purchasing Quatt if they would work in "dumb mode" as in not receiving any more software updates, but still operate normally as it should with ability for me to configure the thing if Quatt were to go out of business like Vanmoof did.
Appreciate any thoughts from those who have a Quatt WP installed.

Acties:
  • 0 Henk 'm!

  • MacD007
  • Registratie: Augustus 2020
  • Laatst online: 06-06 10:08
reacharavindh schreef op vrijdag 21 juli 2023 @ 17:00:
Does anyone here know if Quatt WP would work as intended(produce hot water) if I disconnect its network access to Quatt?
Given recent bankruptcy of VanMoof and the owners of ebikes scrambling to get their keys exported so that they can unlock and lock their bike after the company is gone, I would like to avoid such drama and will only consider purchasing Quatt if they would work in "dumb mode" as in not receiving any more software updates, but still operate normally as it should with ability for me to configure the thing if Quatt were to go out of business like Vanmoof did.
Appreciate any thoughts from those who have a Quatt WP installed.
Yes, it should be function, but Quatt will be the only source to be sure about your question.

Quatt WP 4,5 kW - Atag CV ketel - Honeywell T6 - 23 panelen SolarEdge


Acties:
  • +3 Henk 'm!

  • geerttttt
  • Registratie: Oktober 2006
  • Laatst online: 26-09 05:45

geerttttt

Manisch positief

Topicstarter
Afbeeldingslocatie: https://tweakers.net/i/BYa4zKLdfs-OSsmp2tUpzvQNfGQ=/x800/filters:strip_icc():strip_exif()/f/image/JFKgrlQpqLEctkI2B5A98J3o.jpg?f=fotoalbum_large

Mooi op tijd bezorgd voor maandag..

Volgens de bezorger van Vos bezorgden ze honderden units per week, volgens mij had hij het zelfs over 500.. Ik weet niet of ze alleen Quatts bedoelen of ook andere merken, maar dat is best veel.

Oost west, 127.0.0.1 best!


Acties:
  • +2 Henk 'm!

  • rvdgaag
  • Registratie: December 2015
  • Laatst online: 14:43
reacharavindh schreef op vrijdag 21 juli 2023 @ 17:00:
Does anyone here know if Quatt WP would work as intended(produce hot water) if I disconnect its network access to Quatt?
Given recent bankruptcy of VanMoof and the owners of ebikes scrambling to get their keys exported so that they can unlock and lock their bike after the company is gone, I would like to avoid such drama and will only consider purchasing Quatt if they would work in "dumb mode" as in not receiving any more software updates, but still operate normally as it should with ability for me to configure the thing if Quatt were to go out of business like Vanmoof did.
Appreciate any thoughts from those who have a Quatt WP installed.
I just did a test, blocking all network traffic from/to the CIC, activation of the Quatt with the Tado thermostat worked fine so nothing to worry about.

The api they offer now doesn't depend on any cloud it works fully local, so in case of bankruptcy we will only lose "upgrades in software" and remote APP support.

Deye 12kW Hybrid, 8,77 kW peak solar, 62,4 kWH Seplos batteries, Panasonic K-series 5kW all-electric heatpump


Acties:
  • 0 Henk 'm!

  • Glazenier
  • Registratie: Mei 2022
  • Laatst online: 18-02 15:51
Bacteria1980 schreef op maandag 12 juni 2023 @ 19:08:
[...]


Bedankt voor je reactie. Ik heb dit jaar met de optie weersafhankelijk gestookt op 50 graden aanvoer op mijn cv ketel. Dat werkte perfect. Beneden hangt de thermostaat en heb daar vloerverwarming. Als de temperatuur daar bereikt is gaat de ketel uit. Met de weersafhankelijk regeling kon ik het boven warm houden. En regelden ik dat met de thermostaatknoppen op de radiatoren. Hoe moet dit dan met een quatt warmtepomp??
En had je deze vraag nog aan quatt gesteld?

Acties:
  • 0 Henk 'm!

  • Barbapapa720
  • Registratie: Augustus 2002
  • Laatst online: 16-05 20:40
Dank je wel. Helaas zie ik niet wat de diameter van 1 leiding is. Zoals gezegd heb ik 20mm uponor liggen waarop ik de Quatt wil laten aansluiten. Ik hoop dat die 20mm voldoende is.

Acties:
  • 0 Henk 'm!

  • Trackerfire
  • Registratie: Januari 2011
  • Laatst online: 30-09 20:48

Trackerfire

BTC HODLER

Bij ons is het maandag zo ver. Dan wordt de 4kW versie geïnstalleerd. Nu staat er in het technisch rapport dat ik “3 sockets” aan moet leggen. Ik kom zelf niet verder dan 2. Een voor de CIC en 1 voor de warmtepomp zelf. Mis ik iets?

Skoda Enyaq 80x FE | 2-kap '96, HR++(+) zonder na isolatie 160m2 vv beneden en radiatoren boven | Tado | 28 panelen 11.620Wp IQ7A 22 op NNO en 6 panelen op ZZW | Alblasserwaard | PV-output


Acties:
  • +1 Henk 'm!

  • DennisDCT
  • Registratie: December 2011
  • Laatst online: 27-09 19:54
Trackerfire schreef op zaterdag 22 juli 2023 @ 08:41:
Bij ons is het maandag zo ver. Dan wordt de 4kW versie geïnstalleerd. Nu staat er in het technisch rapport dat ik “3 sockets” aan moet leggen. Ik kom zelf niet verder dan 2. Een voor de CIC en 1 voor de warmtepomp zelf. Mis ik iets?
Ze wilde er eerst nog eentje voor wifi module. Alleen dit werkt nu zonder module. Wss is deze info nog niet aangepast

Acties:
  • +1 Henk 'm!

  • RvdB0001
  • Registratie: Mei 2023
  • Laatst online: 28-11-2024
3 stopcontacten bij de CV, ik denk ook 1 voor de CV.
Bij mij is het een 4 voudige, omdat ook de kachel unit van de Lyric T6 er bij zit.

Acties:
  • 0 Henk 'm!

  • geerttttt
  • Registratie: Oktober 2006
  • Laatst online: 26-09 05:45

geerttttt

Manisch positief

Topicstarter
Ik twijfel nog een beetje of ik gebruik moet maken van wifi op de CiC of ethernet. De afstand tot de router is hier niet ver, maar werkt dat nu wel stabiel bij mensen? Opzich is een kabeltje trekken wel te doen natuurlijk, ze gaan toch al de kruipruimte in met de leidingen.

Oost west, 127.0.0.1 best!


Acties:
  • 0 Henk 'm!

  • Trackerfire
  • Registratie: Januari 2011
  • Laatst online: 30-09 20:48

Trackerfire

BTC HODLER

DennisDCT schreef op zaterdag 22 juli 2023 @ 08:53:
[...]

Ze wilde er eerst nog eentje voor wifi module. Alleen dit werkt nu zonder module. Wss is deze info nog niet aangepast
Top, dank voor je reactie!

Skoda Enyaq 80x FE | 2-kap '96, HR++(+) zonder na isolatie 160m2 vv beneden en radiatoren boven | Tado | 28 panelen 11.620Wp IQ7A 22 op NNO en 6 panelen op ZZW | Alblasserwaard | PV-output


Acties:
  • 0 Henk 'm!

  • RvdB0001
  • Registratie: Mei 2023
  • Laatst online: 28-11-2024
geerttttt schreef op zaterdag 22 juli 2023 @ 08:59:
Ik twijfel nog een beetje of ik gebruik moet maken van wifi op de CiC of ethernet. De afstand tot de router is hier niet ver, maar werkt dat nu wel stabiel bij mensen? Opzich is een kabeltje trekken wel te doen natuurlijk, ze gaan toch al de kruipruimte in met de leidingen.
Bij ons geïnstalleerd in mei op wifi en geen problemen mee.

Acties:
  • 0 Henk 'm!

  • MacD007
  • Registratie: Augustus 2020
  • Laatst online: 06-06 10:08
Trackerfire schreef op zaterdag 22 juli 2023 @ 08:41:
Bij ons is het maandag zo ver. Dan wordt de 4kW versie geïnstalleerd. Nu staat er in het technisch rapport dat ik “3 sockets” aan moet leggen. Ik kom zelf niet verder dan 2. Een voor de CIC en 1 voor de warmtepomp zelf. Mis ik iets?
Ja, als je de T6 als thermostaat hebt, heeft de ketelmodule ook een aansluiting nodig.
Ik zelf ben echter voorstander van een vaste aansluiting voor de warmtepomp incl de werkschakelaar aan de buitenkant naast de unit.

Quatt WP 4,5 kW - Atag CV ketel - Honeywell T6 - 23 panelen SolarEdge


Acties:
  • 0 Henk 'm!

  • MacD007
  • Registratie: Augustus 2020
  • Laatst online: 06-06 10:08
geerttttt schreef op zaterdag 22 juli 2023 @ 08:59:
Ik twijfel nog een beetje of ik gebruik moet maken van wifi op de CiC of ethernet. De afstand tot de router is hier niet ver, maar werkt dat nu wel stabiel bij mensen? Opzich is een kabeltje trekken wel te doen natuurlijk, ze gaan toch al de kruipruimte in met de leidingen.
Ivm met bedrijfszekerheid is een bekabelde aansluiting via een utp kabel altijd beter, bij WiFi ben je nooit zeker,
Wat als alternatief ook goed werkt is een Powernet aansluiting, echter voor mensen die in huis een 3-fase aansluiting hebben moet je wel weer zorgen dat de twee aansluitpunten op de zelfde fase zitten anders zou het wel eens niet kunnen werken. Er zijn ook een powernet adapter voor in de meterkast die op alle drie fases wordt aangesloten, maar die zijn behoorlijk duur. Zorg wel dat je een powernet adapter met ingebouwd stopcontact neemt, dat scheelt weer een extra stopcontact.

Quatt WP 4,5 kW - Atag CV ketel - Honeywell T6 - 23 panelen SolarEdge


Acties:
  • +1 Henk 'm!

  • MacD007
  • Registratie: Augustus 2020
  • Laatst online: 06-06 10:08
RvdB0001 schreef op zaterdag 22 juli 2023 @ 09:28:
[...]


Bij ons geïnstalleerd in mei op wifi en geen problemen mee.
Het probleem met WiFi is dat dit altijd zeer afhankelijk is van de locale situatie, dus er is geen enkele garantie dat het bij iemand anders werkt omdat het bij jou het doet. Er zijn gewoon te veel storingsbronnen die dit beïnvloeden, het kan maar hoeft dus niet, kan zelfs tijdafhankelijk zijn.
Dus bekabeld werkt altijd.

Quatt WP 4,5 kW - Atag CV ketel - Honeywell T6 - 23 panelen SolarEdge


Acties:
  • 0 Henk 'm!

  • onlinaius
  • Registratie: Mei 2010
  • Laatst online: 03:03
DennisDCT schreef op zaterdag 22 juli 2023 @ 08:53:
[...]

Ze wilde er eerst nog eentje voor wifi module. Alleen dit werkt nu zonder module. Wss is deze info nog niet aangepast
RvdB0001 schreef op zaterdag 22 juli 2023 @ 08:55:
3 stopcontacten bij de CV, ik denk ook 1 voor de CV.
Bij mij is het een 4 voudige, omdat ook de kachel unit van de Lyric T6 er bij zit.
Ik vermoed inderdaad dat ze de cv meerekenen. De Wifi module heeft sowieso zelf ook een stroom aansluiting, dus daar kun je prima de CiC of cv insteken. In veel gevallen heb je natuurlijk ook nog de module van de thermostaat bij de ketel hangen, dus dan zit je al aan 4.

Mid-Limb, 2-ond-1-kap, 1965, 133m2, 12 ZP 4800wp met 4200wp GoodWe conv, 67m2 VVW, etage: 4 rad + 7 m2 VVW, 1 Quatt, Mits Heavy 5KW + 3.5KW, Toon 1, elec koken, CV uit, VVW mengt niet, 'oud' dubbel glas, isolatie RD 1.5 - 2.5.


Acties:
  • 0 Henk 'm!

  • MacD007
  • Registratie: Augustus 2020
  • Laatst online: 06-06 10:08
Barbapapa720 schreef op zaterdag 22 juli 2023 @ 06:36:
[...]


Dank je wel. Helaas zie ik niet wat de diameter van 1 leiding is. Zoals gezegd heb ik 20mm uponor liggen waarop ik de Quatt wil laten aansluiten. Ik hoop dat die 20mm voldoende is.
Oké, nu snap ik je vraag, volgens mij is 1 ribbelbuis 22mm (eigenlijk is het geen ribbelbuis zoals hier vaak aangegeven word maar een Spiraalbuis RVS DN20 22mm), daar heb je een speciale nippel nodig om deze op een knelkoppeling aan te sluiten.
Iemand had pas een tekening van Quatt van deze koppeling hier op het forum geplaatst.
Dit vond ik zo snel DN20 ribbelbuis naar 22mm knel. https://www.groene-energi...---22mm-koper-knelk-.html

gevonden: het is deze post geweest: https://gathering.tweaker...message/75761574#75761574

hier ook nog een foto van een post, alleen is daar de juiste afmeting weer lastig op te zien. https://gathering.tweaker...message/75759006#75759006

[ Voor 33% gewijzigd door MacD007 op 22-07-2023 10:54 ]

Quatt WP 4,5 kW - Atag CV ketel - Honeywell T6 - 23 panelen SolarEdge


Acties:
  • 0 Henk 'm!

  • okijokii
  • Registratie: Oktober 2021
  • Laatst online: 15:13
MacD007 schreef op zaterdag 22 juli 2023 @ 10:24:
[...]


Het probleem met WiFi is dat dit altijd zeer afhankelijk is van de locale situatie, dus er is geen enkele garantie dat het bij iemand anders werkt omdat het bij jou het doet. Er zijn gewoon te veel storingsbronnen die dit beïnvloeden, het kan maar hoeft dus niet, kan zelfs tijdafhankelijk zijn.
Dus bekabeld werkt altijd.
Klopt, ging bij mij in het begin ook niet goed, maar kwam door mijn eigen slechte wifi signaal op zolder. Nu een setje TP link deco m4 aangeschaft en alles werkt nu continu prima en de dekking in en om huis is sterk verbeterd.

2-onder-1-kap 1990 | Enkele Quatt op garagedak | T6 | Intergas Xtreme 36 | vvw beganegrond en badkamer | radiatoren met speedcomforts begane grond en eerste verdieping | Zonnepanelen 3,3 MWh per jaar | HR++


Acties:
  • 0 Henk 'm!

  • bbbrumbrum
  • Registratie: November 2003
  • Niet online
MacD007 schreef op zaterdag 22 juli 2023 @ 10:28:
[...]

Oké, nu snap ik je vraag, volgens mij is 1 ribbelbuis 22mm (eigenlijk is het geen ribbelbuis zoals hier vaak aangegeven word maar een Spiraalbuis RVS DN20 22mm), daar heb je een speciale nippel nodig om deze op een knelkoppeling aan te sluiten.
Iemand had pas een tekening van Quatt van deze koppeling hier op het forum geplaatst.
Dit vond ik zo snel DN20 ribbelbuis naar 22mm knel. https://www.groene-energi...---22mm-koper-knelk-.html

gevonden: het is deze post geweest: https://gathering.tweaker...message/75761574#75761574

hier ook nog een foto van een post, alleen is daar de juiste afmeting weer lastig op te zien. https://gathering.tweaker...message/75759006#75759006
Uponor 20x2,25 is wel schraal qua binnendiameter, nl 15,5mm.
De leidingen van Quatt hebben met 20mm ruim 60% grotere doorlaat.

Overigens kun je met een upunor overgangskoppeling ineens over naar 22mm metalen buis: https://www.warmteservice...-recht-20-x-22/p/48955410

Acties:
  • 0 Henk 'm!

  • MacD007
  • Registratie: Augustus 2020
  • Laatst online: 06-06 10:08
bbbrumbrum schreef op zaterdag 22 juli 2023 @ 11:38:
[...]

Uponor 20x2,25 is wel schraal qua binnendiameter, nl 15,5mm.
De leidingen van Quatt hebben met 20mm ruim 60% grotere doorlaat.

Overigens kun je met een upunor overgangskoppeling ineens over naar 22mm metalen buis: https://www.warmteservice...-recht-20-x-22/p/48955410
Hou rekening dat je de door jou genoemde fitting niet direct op de Quatt leiding kunt plaatsen, die overigens een binnendiameter van 20,6 mm heeft. Is de genoemde Uponor niet te klein, kans op een te hoge leidingweerstand?

Quatt WP 4,5 kW - Atag CV ketel - Honeywell T6 - 23 panelen SolarEdge


Acties:
  • 0 Henk 'm!

  • Bacteria1980
  • Registratie: Juli 2016
  • Laatst online: 12:48
Glazenier schreef op vrijdag 21 juli 2023 @ 19:59:
[...]


En had je deze vraag nog aan quatt gesteld?
Hoi, ik heb de vraag zeker neergelegd bij quatt.
Het antwoord was niet echt bevredigend, en heb het idee dat ze zelf het ook niet weten. De een zegt dat quatt het op afstand kan verhogen. Wat volgens de medewerker niet waar is? Quatt zeg zelf dat als mijn cv ketel boven de 50 graden aanvoer heeft dat de cic dat automatisch overneemt... We wachten af. Mocht ik problemen hebben in de winter dan zal ik ze blijven contacten. Omdat er met de intake gesprek mijn verteld is dat de aanvoer 💯% 50/55 graden gaat hebben.... Dat heb ik thuis echt maximaal nodig. We wachten af 🙄🙄

Acties:
  • +1 Henk 'm!

  • bbbrumbrum
  • Registratie: November 2003
  • Niet online
MacD007 schreef op zaterdag 22 juli 2023 @ 11:46:
[...]

Hou rekening dat je de door jou genoemde fitting niet direct op de Quatt leiding kunt plaatsen, die overigens een binnendiameter van 20,6 mm heeft. Is de genoemde Uponor niet te klein, kans op een te hoge leidingweerstand?
Dat is nogal logisch. Het was een aanvulling op jouw post, waar een ribbel naar 22 knel koppeling werd gelinkt, díe kun je op de door mij gelinkte uponor koppeling koppelen.

Acties:
  • 0 Henk 'm!

  • MacD007
  • Registratie: Augustus 2020
  • Laatst online: 06-06 10:08
bbbrumbrum schreef op zaterdag 22 juli 2023 @ 12:56:
[...]

Dat is nogal logisch. Het was een aanvulling op jouw post, waar een ribbel naar 22 knel koppeling werd gelinkt, díe kun je op de door mij gelinkte uponor koppeling koppelen.
dan is het goed, heb het maar geplaatst zodat de oorspronkelijke poster dit wel ook snapt.

Quatt WP 4,5 kW - Atag CV ketel - Honeywell T6 - 23 panelen SolarEdge


Acties:
  • 0 Henk 'm!

  • geerttttt
  • Registratie: Oktober 2006
  • Laatst online: 26-09 05:45

geerttttt

Manisch positief

Topicstarter
Nou ja, ik dacht vandaag even de buis die ik onder de grond gemaakt heb voor de leidingen alvast af te maken en dicht te maken, maar bij nader inzien laat Ik het toch maar open. Er zit nu een airco leiding doorheen en 2x ymvk stroom (1x airco en 1x quatt). De werkschakelaar hangt wel op de plek maar is nog niet aangesloten.

Ik denk toch dat het erg moeilijk wordt om de 2 waterleidingen door de buis heen te krijgen als ik al de bochtjes enzo er op maak. Ik denk dat het beter te doen is als ze eerst de leidingen erdoor doen en dat ik daarna snel de bochten erop vast maak en dan snel het gat in de grond weer dicht gooi... (En dan de werkschakelaar snel aansluit).

Hopen dat de monteurs het niet erg vinden als ik dat even tussendoor doe..

Oost west, 127.0.0.1 best!


Acties:
  • +3 Henk 'm!

  • okijokii
  • Registratie: Oktober 2021
  • Laatst online: 15:13
geerttttt schreef op zaterdag 22 juli 2023 @ 17:21:
Nou ja, ik dacht vandaag even de buis die ik onder de grond gemaakt heb voor de leidingen alvast af te maken en dicht te maken, maar bij nader inzien laat Ik het toch maar open. Er zit nu een airco leiding doorheen en 2x ymvk stroom (1x airco en 1x quatt). De werkschakelaar hangt wel op de plek maar is nog niet aangesloten.

Ik denk toch dat het erg moeilijk wordt om de 2 waterleidingen door de buis heen te krijgen als ik al de bochtjes enzo er op maak. Ik denk dat het beter te doen is als ze eerst de leidingen erdoor doen en dat ik daarna snel de bochten erop vast maak en dan snel het gat in de grond weer dicht gooi... (En dan de werkschakelaar snel aansluit).

Hopen dat de monteurs het niet erg vinden als ik dat even tussendoor doe..
Waarschijnlijk helpen ze je even mee. Het zijn de kwaadsten niet

2-onder-1-kap 1990 | Enkele Quatt op garagedak | T6 | Intergas Xtreme 36 | vvw beganegrond en badkamer | radiatoren met speedcomforts begane grond en eerste verdieping | Zonnepanelen 3,3 MWh per jaar | HR++


Acties:
  • 0 Henk 'm!

  • wolterious
  • Registratie: November 2010
  • Laatst online: 10:17
Morgenvroeg 9 uur zullen ze hier voor de deur staan. Vandaag elektra rondom de ketel aangelegd/verbeterd. Ben erg benieuwd. Er wordt dus 7 dagen per week geinstalleerd

Acties:
  • 0 Henk 'm!

  • okijokii
  • Registratie: Oktober 2021
  • Laatst online: 15:13
wolterious schreef op zaterdag 22 juli 2023 @ 21:30:
Morgenvroeg 9 uur zullen ze hier voor de deur staan. Vandaag elektra rondom de ketel aangelegd/verbeterd. Ben erg benieuwd. Er wordt dus 7 dagen per week geinstalleerd
Ja, ze maken wel meters 💪

2-onder-1-kap 1990 | Enkele Quatt op garagedak | T6 | Intergas Xtreme 36 | vvw beganegrond en badkamer | radiatoren met speedcomforts begane grond en eerste verdieping | Zonnepanelen 3,3 MWh per jaar | HR++


Acties:
  • +2 Henk 'm!

  • MarcDW
  • Registratie: Juli 2023
  • Laatst online: 20-10-2023
wolterious schreef op zaterdag 22 juli 2023 @ 21:30:
Morgenvroeg 9 uur zullen ze hier voor de deur staan. Vandaag elektra rondom de ketel aangelegd/verbeterd. Ben erg benieuwd. Er wordt dus 7 dagen per week geinstalleerd
Vandaag hebben 2 mannen uit Slowakije van rond de 20 jaar ook bij ons de 4 KW warmtepomp aan de gevel opgehangen. Vuilafscheider en Wagner Anti-trilmat had ik gekocht en hebben ze direct gemonteerd, was totaal geen probleem. Om 9 uur gestart en om 14.30 uur weer vertrokken. Tussendoor kwam er nog een collega met een steiger.

De eerste test met Tado, vloerverwarming-beneden en slimme radiatorknoppen boven was direct succesvol.

Zeer tevreden met de installatie, keurige en hardwerkende mensen. Hopelijk gaat het ook goed in de winter, maar tot nu toe geen twijfel. Qua onderhoud was nog weinig bekend volgens de monteurs, maar zou in ieder geval niet frequent, zeker niet 1x per jaar plaats hoeven vinden.

Morgen waarschijnlijk door naar jou :)

Ik moet alleen nog even nagaan hoe ik 1 radiator met slimme knop volledig open zet (wat ze aanbevelen) zonder dat het daar ook altijd warm is en/of dat nodig is met vloerverwarming beneden die standaard op 40 graden staat. Hebben jullie daar meer info over?

Acties:
  • 0 Henk 'm!

  • wolterious
  • Registratie: November 2010
  • Laatst online: 10:17
Trackerfire schreef op zaterdag 22 juli 2023 @ 08:41:
Bij ons is het maandag zo ver. Dan wordt de 4kW versie geïnstalleerd. Nu staat er in het technisch rapport dat ik “3 sockets” aan moet leggen. Ik kom zelf niet verder dan 2. Een voor de CIC en 1 voor de warmtepomp zelf. Mis ik iets?
Bij mij zeiden de monteurs zojuist dat ze 2 nodig hebben. 3e is evt voor wifi extender
Pagina: 1 ... 106 ... 195 Laatste

Dit topic is gesloten.