8680 Wp, Panasonic Mono-bloc J-Generation WH-MDC07J3E5 1-fase 7kW. Heishamon v3.2.3 , NRflow *custom* , Home Assistant + " kamaradclimber / heishamon-homeassistant", Kaifa MA105 + Shelly PRo 3EM (120A), 3x Marstek 5,12kW v151, lilygo-modbus-485 HA
Moet 100 omhoog, instelbaar of beveiliging weg?
8680 Wp, Panasonic Mono-bloc J-Generation WH-MDC07J3E5 1-fase 7kW. Heishamon v3.2.3 , NRflow *custom* , Home Assistant + " kamaradclimber / heishamon-homeassistant", Kaifa MA105 + Shelly PRo 3EM (120A), 3x Marstek 5,12kW v151, lilygo-modbus-485 HA
8680 Wp, Panasonic Mono-bloc J-Generation WH-MDC07J3E5 1-fase 7kW. Heishamon v3.2.3 , NRflow *custom* , Home Assistant + " kamaradclimber / heishamon-homeassistant", Kaifa MA105 + Shelly PRo 3EM (120A), 3x Marstek 5,12kW v151, lilygo-modbus-485 HA
Ik ben gister naar 21.17 gegaan hoor trouwens, dus hij heeft er de dag over mogen doen en dan klinkt 100 best realistisch. Ik zag eerder in een system check ook een vrij hoog aantal.
Ik denk dat een limiet een goede toevoeging is, maar stel dat er iets echt fout loopt, een loop krijgt en je elke paar seconde mqtt commando's gaat verzenden, dan ondervang je dat ook al snel met een limiet van 250 of 500. Maar ik weet niet wat een realistisch maximum is bij vrijwel alle situaties. Want het is wel een vrij heftig middel natuurlijk, gewoon maar blokkeren.Maarten69 schreef op zaterdag 26 november 2022 @ 21:53:
Mijn aantal MQTT: today 35, yesterday 26
Moet 100 omhoog, instelbaar of beveiliging weg?
SYSTEMMaarten69 schreef op zaterdag 26 november 2022 @ 22:19:
Je kunt onder System Health system check drukken. Kun je die nog eens delen aub?
Gather HP data
Block MQTT commands
-
- -
- - -
----------------------------------------> finished checking SoftStart
Current Quietmode level: 0, restoring to level: 0 after 5 minutes runtime.
Function - SoftStart Quietmode is enabled
Function - SoftStart is enabled
----------------------------------------> finished showing hystorical data
The compressor has started 35 times in the last 24 hours
Highest compressor frequency ever recorded: 55 Hz
Total hours: 295, Starts: 799, averige runtime: 0.4 hours
Total Defrosts: 0, today 0, yesterday 0
Total MQTT-Commands send: 762, today 102, yesterday 3
----------------------------------------> finished checking RTC
RTC will switch heatpump on at 16.8°C (power is off)
F_rtc_on_off_active: 1
F_rtc_on_off_active: 1
Function RTC turn heat on/off is enabled
Function RTC is enabled
----------------------------------------> finished checking scheduler
Schedule_1 undefined, Monday,Tuesday,Wednesday,Thursday,Friday,Saturday,Sunday, 20:30NightReductionOn
Schedule_2 undefined, Monday,Tuesday,Wednesday,Thursday,Friday,Saturday,Sunday, 06:00, NightReductionOff
Schedule_3 undefined, Monday,Tuesday,Wednesday,Thursday,Friday,Saturday,Sunday, 20:30NightmodeON
Schedule_4 undefined, Monday,Tuesday,Wednesday,Thursday,Friday,Saturday,Sunday, 06:00, NightmodeOFF
Scheduler: 4 tasks are currently active
F_stored_next_operating_mode: undefined (ok)
SolarFunction_active: undefined
solar_block_scheduler: undefined
----------------------------------------> finished checking HP status
Found 2 1-wire sensors connected to Heishamon
Found 1 custom kWh-device(s) connected to Heishamon
Total errors: 0, last error: No error
This flow is running for 8 hours without a restart.
SYSTEM Heatpump is in DIRECT mode
SYSTEM: Persistent storage is configured correctly
Target=20°C, Inlet=20°C, Outlet=20°C, Freq=0 Hz, Quiet mode=0, 0 Watt
HP power is off, operation mode Heat only, threeway valve in position Room
*SYSTEM: MQTT-Commands are blocked, this flow will not function correctly.
----------------------------------------> initialize check
Edit: Ik heb trouwens 2 kwh meters, maar das nog in testfase gok ik
[ Voor 27% gewijzigd door Aikon op 26-11-2022 22:32 ]
Heb je de block nog aan staan zie ik. Die zet zichzelf niet uit hoor.
250 misschien beter aantal. Bedankt.
8680 Wp, Panasonic Mono-bloc J-Generation WH-MDC07J3E5 1-fase 7kW. Heishamon v3.2.3 , NRflow *custom* , Home Assistant + " kamaradclimber / heishamon-homeassistant", Kaifa MA105 + Shelly PRo 3EM (120A), 3x Marstek 5,12kW v151, lilygo-modbus-485 HA
Permanente popup is ook goed. Makkelijker zelfs.Aikon schreef op zaterdag 26 november 2022 @ 21:05:
[...]
Helemaal prima. Ik snap die 5 sec niet echt, want als je hem op de controller uitzet kijk je toch juist niet in de flow want dan kan je hem net zo goed daar uitzetten. Dan zou ik nog eerder een soort permanente popup geven: "handmatig uitgezet om xx:xx, optie 1/2/3 is nu actief" of iets in die trant. Die default optie vangt e.e.a. natuurlijk af, dus werking lijkt me goed, maar die 5 sec popup lijkt me niks toevoegen.
Snap hem ook niet. Je pomp staat in Direct modus. maar als je flow reboot, dan ziet ie wat anders?[...]
Klopt sort of, hij ziet mn externe sensor niet omdat de HeishaMon zogenaamd offline is, en dus valt ie terug op room thermosstaat blijkbaar? Maar kort daarna ziet ie de externe sensor wel en wordt er niks meer rechtgetrokken en blijft WAR uit. Das niet handig.
Edit: een check of de Pana in direct modus staat zou al moet verraden dat ik geen room thermosstaat gebruik trouwens en dat er iets niet pluis is.
Maar de oorzaak lijkt te zitten in de foutieve constatering dat HeishaMon offline is. Hij ziet hem bij elke start v NR als offline, en dan al vrij snel issie online, maar dan is t al te laat.
-----
Ik heb nu 21.17 draaien, maar das nog nie helemaal lekker:
code:
1 2 3 4 5 6 7 8 9 10 26/11 20:44:57 - MQTT Command - SetHeatpump: 0 26/11 20:43:21 - Compressor: stopped 26/11 20:43:15 - [WARNING]: >100 MQTT-commands send today! *MQTT now BLOCKED* 26/11 20:43:15 - MQTT Command - SetZ1HeatRequestTemperature: 20 26/11 20:42:28 - Function NightReduction: 1 26/11 20:39:21 - Compressor: is running now 26/11 20:31:15 - Scheduler - NightReduction water temp: -12 26/11 20:30:15 - Scheduler - NightReduction water temp: -12 26/11 20:30:13 - RTC: Room setpoint changed to: 17 °C 26/11 20:30:12 - Scheduler - Nightreduction room setpoint: ON, Room setpoint: 17 °C
Wat ik denk dat er ongeveer gebeurd:
20:30 gaat setpoint omlaag én night reduction aan.
Setpoint staat idd laag bij RTC, maar bij Home stond de toggle niet op night reduction. Echter werd de -12 wel meegenomen in de final water temperature.
Helaas ging de Pana niet uit, wat zou moeten als setpoint lager wordt (kamer was 20'). Ik had na installatie 21.17 op repair settings gedrukt.
Vervolgens heb ik zelf de toggle van night reduction nog aangezet, waardoor de temp van 20 nog net als blijkbaar 100e commando vd dag verstuurd werd. Wel toevallig maar ok?
Waarna ik met de hand de Pana maar heb uitgezet, want ja, mqtt blocked
Ben benieuwd of die hem nog aanzet als de temp te laag wordt. Daar kom ik morgenochtend wel achter.
Hoop leuke nieuwe functies etc. maar loopt nog niet 100%, maar dat komt nog wel natuurlijk
100 is wel erg veel. Op 1 dag?Maarten69 schreef op zaterdag 26 november 2022 @ 21:48:
@Aikon
Heb jij sinds update naar 21.17 werkelijk >100 MQTT commando's verstuurd?
Dan heeft de flow nu de schakelaar block MQTT aangezet en kan de flow geen enkel commando versturen.
Ik dacht met 100 ruim te zitten.
Is dat realistisch volgens jou Aikon?
@Maarten69Maarten69 schreef op zaterdag 26 november 2022 @ 15:38:
Ja ik vind het een hele mooie oplossing.
Kun je een link in maken voor mij op deze plek?
Deze wil ik gebruiken.
Goedemorgen, die zit daar al exact op die plek zie screenshot vorige paginaedterbak schreef op zaterdag 26 november 2022 @ 23:58:
[...]
@Maarten69
Kun je een link in maken voor mij op deze plek?
Deze wil ik gebruiken.![]()
[Afbeelding]
Vraagje, die variable F_rtc_on_off_active gaat niet meer terugkomen? Anders kan hij uit de check.
Ik zal de limiet voor MQTT verhogen naar 200 berichten/dag. Als je hem daarna zelf terug aanzet wederom een verhoging.
[ Voor 23% gewijzigd door Maarten69 op 27-11-2022 09:01 ]
8680 Wp, Panasonic Mono-bloc J-Generation WH-MDC07J3E5 1-fase 7kW. Heishamon v3.2.3 , NRflow *custom* , Home Assistant + " kamaradclimber / heishamon-homeassistant", Kaifa MA105 + Shelly PRo 3EM (120A), 3x Marstek 5,12kW v151, lilygo-modbus-485 HA
Ja, ik heb het door dat 'ie zichzelf niet uitzetMaarten69 schreef op zaterdag 26 november 2022 @ 23:16:
Best tof die system check.
Heb je de block nog aan staan zie ik. Die zet zichzelf niet uit hoor.
250 misschien beter aantal. Bedankt.
Eigenlijk zou je een melding moet krijgen van die block buiten NR om, maar ja, dat wordt wel erg lastig wellicht?
topedterbak schreef op zaterdag 26 november 2022 @ 23:31:
[...]
Permanente popup is ook goed. Makkelijker zelfs.doe ik dat.
Nee, hij ziet wel netjes dat ie in Direct modus staat, zie mijn log: Aikon in "Heishamon <> Node Red voor Panasonic warmtepompen"Snap hem ook niet. Je pomp staat in Direct modus. maar als je flow reboot, dan ziet ie wat anders?
Ok, laat ik het anders vragen. HeishaMon is offline -> hij ziet dus geen externe sensors, wat wordt er dan gechecked? Want blijkbaar concludeert ie nu gelijk dat er een room thermosstaat wordt gebruikt op dat moment. Zonder daadwerkelijke controle hier op?
Na middernacht block eraf is dat slim?Aikon schreef op zondag 27 november 2022 @ 09:09:
[...]
Ja, ik heb het door dat 'ie zichzelf niet uitzetHet is wat fris nu... Ik ging er zomaar vanuit dat bijv. om middernacht die block eraf zou gaan.
Eigenlijk zou je een melding moet krijgen van die block buiten NR om, maar ja, dat wordt wel erg lastig wellicht?
Ik kan onderscheid maken tussen gebruiker die MQTT block aan zet (niet vrijgeven) en systeem (na middernacht weer vrijgeven), maar is dat wenselijk?
Ik zie de MQTT-blokker echt als veiligheidsmaattregel. Te veel schrijven naar flash is niet verstandig.
8680 Wp, Panasonic Mono-bloc J-Generation WH-MDC07J3E5 1-fase 7kW. Heishamon v3.2.3 , NRflow *custom* , Home Assistant + " kamaradclimber / heishamon-homeassistant", Kaifa MA105 + Shelly PRo 3EM (120A), 3x Marstek 5,12kW v151, lilygo-modbus-485 HA
Ik zet er een invoerveld naast met instelbaar maximaal aantal MQTT-commando's voor block.
Kun je zelf dus verhogen indien noodzakelijk.
Nu nog de vraag; Reset om middernacht...
8680 Wp, Panasonic Mono-bloc J-Generation WH-MDC07J3E5 1-fase 7kW. Heishamon v3.2.3 , NRflow *custom* , Home Assistant + " kamaradclimber / heishamon-homeassistant", Kaifa MA105 + Shelly PRo 3EM (120A), 3x Marstek 5,12kW v151, lilygo-modbus-485 HA
Dat onderscheid moet je niet maken hoor, veel te veel gedoe. Maar het is wel fijn dat de gebruiker weet dat er een veiligheidsmaatregel actief is.
Er zit niet toevallig een kant en klare mail-module oid in NR die je kan gebruiken?
Jup: https://flows.nodered.org/node/node-red-node-email
[ Voor 8% gewijzigd door Aikon op 27-11-2022 09:40 ]
Ik weet het zo niet, maar ik heb geen vloerverwarming he, dus een stuk meer correcties.edterbak schreef op zaterdag 26 november 2022 @ 23:32:
[...]
100 is wel erg veel. Op 1 dag?
Is dat realistisch volgens jou Aikon?
Email module is wel weer een extra stap voor iedereen om zoiets te importeren en in te stellen.
Ik had gehoopt dat je een SET commando kon sturen naar de Remote Controller om een pieptoon te activeren, maar die bestaat helaas niet.
[ Voor 52% gewijzigd door Maarten69 op 27-11-2022 10:39 ]
8680 Wp, Panasonic Mono-bloc J-Generation WH-MDC07J3E5 1-fase 7kW. Heishamon v3.2.3 , NRflow *custom* , Home Assistant + " kamaradclimber / heishamon-homeassistant", Kaifa MA105 + Shelly PRo 3EM (120A), 3x Marstek 5,12kW v151, lilygo-modbus-485 HA
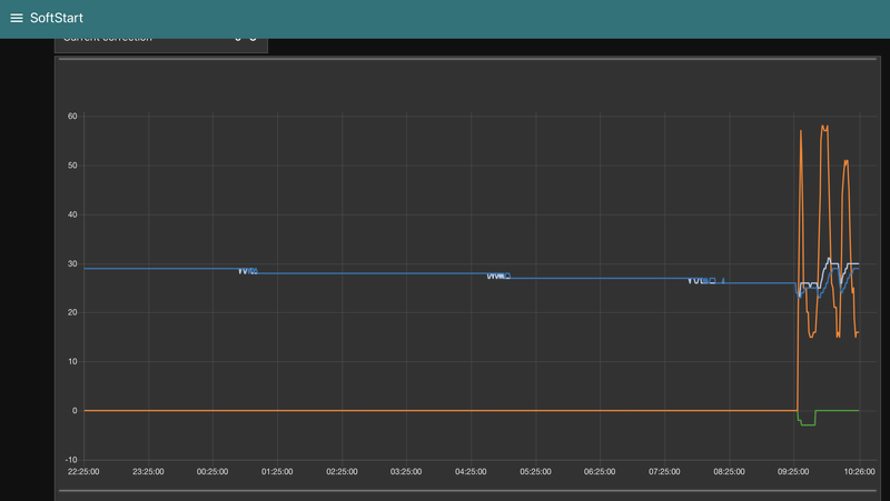
Kun je wat meer info geven? EDIT: dat had je hier eerder al gedaan, mijn excusesweert14 schreef op zondag 27 november 2022 @ 10:26:
Morning!
Sinds vanochtend de WP weer aan gezet. Nu schiet de HZ alle kanten op, is dit normaal?
[Afbeelding]
- Welke versie van de flow draai je?
- Wat zijn je instellingen van softstart?
- Heb je een buffer, aparte pomp.
- Wanneer draaide de WP wel normaal?
- Wat heb je veranderd sinds laatste normale run?
[ Voor 12% gewijzigd door Maarten69 op 27-11-2022 11:49 ]
8680 Wp, Panasonic Mono-bloc J-Generation WH-MDC07J3E5 1-fase 7kW. Heishamon v3.2.3 , NRflow *custom* , Home Assistant + " kamaradclimber / heishamon-homeassistant", Kaifa MA105 + Shelly PRo 3EM (120A), 3x Marstek 5,12kW v151, lilygo-modbus-485 HA
Ik denk dat jouw probleem door iets anders word veroorzaakt.Aikon schreef op vrijdag 25 november 2022 @ 19:17:
@edterbak Nu heb ik het weer dat WAR wordt uitgezet, maar dus niet meer aangezet:
code:
1 2 3 4 5 6 7 8 9 10 11 12 13 14 15 16 17 18 25/11 16:06:34 - Function - WAR: 0 25/11 16:06:34 - Function - Calculate new SP: New final T shift calculated: Current T shift: null °C. New calculated T shift: 0 °C 25/11 16:06:34 - Function WAR: RoomThermostat found or using Compensation curve. Using internal Panasonic WAR function. NodeRed WAR function is now disabled 25/11 16:06:35 - SYSTEM - HEISHAMON Connection: Online 25/11 16:06:34 - MQTT Command - SetDHWTemp: 47 25/11 16:06:32 - SYSTEM: WAR settings OK 25/11 16:06:31 - MQTT Command - SetZ1HeatRequestTemperature: NaN 25/11 16:06:31 - MQTT Command - SetHeatpump: 1 25/11 16:06:31 - Function - WAR: 1 25/11 16:06:31 - Function NightReduction: New correction: -12 °C 25/11 16:06:31 - Function SoftStart: Compressor Inactive - Correction: 0 25/11 16:06:31 - *DEFROSTING: Finished 25/11 16:06:31 - SYSTEM: Heatpump is in DIRECT mode 25/11 16:06:31 - Function Solar: 0 25/11 16:06:31 - Function NightReduction: 0 25/11 16:06:31 - RTC: Room setpoint changed to: 19.5 °C 25/11 16:06:31 - SYSTEM - HEISHAMON Connection: Offline 25/11 16:06:30 - SYSTEM: Start--
Dat is sinds HeishaMon v3 zo lijkt het, die geeft wat meer disconnects bij mij.
Als snel komt ie online:
code:
1 25/11 16:06:46 - SETUP - Sensors: Custom room temperature sensor FOUND and used
Wellicht kan je hier een soort check om WAR weer aan te zetten aan koppelen? Of iets meer tijd geven om de sensors te vinden?
Al geloof ik niet dat 'ie ook echt offline is, precies die paar seconden dat NR opstart, daar zit ook iets anders niet helemaal lekker ofzo. Ik heb zo te zien 30 disconnects in de afgelopen week gehad, dus het is niet erg realitisch dat dat nu precies 2x tijdens het opstarten is gebeurd
Je ziet dat door de Nightreduction -12 het SP verlaagt word en MQTT Command - SetZ1HeatRequestTemperature: NaN verstuurd word. (EDIT: NR is uit, nevermind)
Ik denk dat hij dus beneden de grens van 20 komt, wat niet mag.
Ik dacht dat @edterbak dit al beveiligd had, zal ik zo even controleren.
Omdat die waarde nu niet klopt, kan het best zo zijn dat de flow denkt dat DIRECT mode niet actief is maar compensation mode en dan moet WAR uitgezet worden.
(correct me if I'm wrong)
8680 Wp, Panasonic Mono-bloc J-Generation WH-MDC07J3E5 1-fase 7kW. Heishamon v3.2.3 , NRflow *custom* , Home Assistant + " kamaradclimber / heishamon-homeassistant", Kaifa MA105 + Shelly PRo 3EM (120A), 3x Marstek 5,12kW v151, lilygo-modbus-485 HA
Overigens, hij geeft de night reduction daar aan als -12, maar ook dat deze uit staat. Hij wordt dus niet toegepast op dat moment (als het goed is).
25/11 16:06:31 - Function NightReduction: 0
Maar waarom er nu een NaN uitkomt... dat snap ik ook even niet.
[ Voor 9% gewijzigd door Aikon op 27-11-2022 10:59 ]
Maar dit mag gewoon nooit gebeuren:
1
| 25/11 16:06:31 - MQTT Command - SetZ1HeatRequestTemperature: NaN |
Ik zoek even verder...
EDIT:
/f/image/UjWeCFur3h5eWmXski9Rawig.png?f=fotoalbum_large)
(1) Als in "Calculate SP' het final_sp via Pin1 toch fout zou zijn (< 20) dan wordt hij niet meer gechecked in de "Compare SP" zoals je ziet.
(3) In Compare SP zit wel de check op sp < 20 graden.
In (1) zit deze check alleen voor het toepassen van correcties.
Ik ben er nog niet 100% zeker van.
[ Voor 105% gewijzigd door Maarten69 op 27-11-2022 11:46 ]
8680 Wp, Panasonic Mono-bloc J-Generation WH-MDC07J3E5 1-fase 7kW. Heishamon v3.2.3 , NRflow *custom* , Home Assistant + " kamaradclimber / heishamon-homeassistant", Kaifa MA105 + Shelly PRo 3EM (120A), 3x Marstek 5,12kW v151, lilygo-modbus-485 HA
- Ik draai versie: Flow version 21.00 (Stable)Maarten69 schreef op zondag 27 november 2022 @ 10:33:
[...]
Kun je wat meer info geven?
- Welke versie van de flow draai je?
- Wat zijn je instellingen van softstart?
- Heb je een buffer, aparte pomp.
- Wanneer draaide de WP wel normaal?
- Wat heb je veranderd sinds laatste normale run?
- Instellingen van de Softstart heb ik op de standaard instellingen laten staan: min runtime 15min, max water increase 1
- Jep ik heb een buffervat met een grundfos pomp die elke +- 20 minuten aan gaat.
- Wat is normaal? Het fluctueren doet die al sinds ik de HeishaMon eraan heb hangen en dus wat grafiekjes zie.
- Ik heb een woonkamer temp sensor toegevoegd in de flow:
Het buffervat doet er niet toe in deze flow om je vorige vraag te beantwoorden.weert14 schreef op zondag 27 november 2022 @ 11:12:
[...]
- Ik draai versie: Flow version 21.00 (Stable)
- Instellingen van de Softstart heb ik op de standaard instellingen laten staan: min runtime 15min, max water increase 1
- Jep ik heb een buffervat met een grundfos pomp die elke +- 20 minuten aan gaat.
- Wat is normaal? Het fluctueren doet die al sinds ik de HeishaMon eraan heb hangen en dus wat grafiekjes zie.
- Ik heb een woonkamer temp sensor toegevoegd in de flow:
[Afbeelding]
De temp sensor kan je beter in een WP Personal tab toevoege, zie de github voor meer info.
In zie in je vorige post een max heat temp limit van 21'C bij Settings, wil je die eens op min 20 en max 40/50 oid zetten. Hij gaat die 40 niet halen hoor als bijv. WAR dat niet aangeeft, maar dan heb je wat meer speelruimte dan 1 graden
Zet ook gelijk even die DHW delta/time delay goed: -4/-2/30 min is default.
Heb je die heat min/max settings eigenlijk gewijzigd of niet? Zo niet, dan staat het default niet goed
[ Voor 4% gewijzigd door Aikon op 27-11-2022 11:20 ]
De melding komt uit de node "Function WAR2DIRECT":Aikon schreef op zondag 27 november 2022 @ 11:13:
@Maarten69 Wellicht omdat er geen temp sensor wordt gevonden, omdat HeishaMon als offline wordt gezien, komt daar een NaN (danwel compleet onrealistische waarde) vandaan? En dan kan je er wel een RTC/WAR whatever bij optellen, maar dan blijft het een NaN?
1
2
3
4
5
6
7
8
9
10
11
12
13
14
15
| ////////////////////////////////////////////////////////////////////////////////
// SET27 = 0 >>> External Thermostate being used or Compensation curve
////////////////////////////////////////////////////////////////////////////////
if (current_sp == 0 || Heating_Mode == 0)
{
if (war_state==1)
{
global.set('Correction_0_WAR_on_off',0,"file")
msg99.payload = "RoomThermostat found or using Compensation curve. Using internal Panasonic WAR function. NodeRed WAR function is now disabled";
msg99.topic = "Function WAR";
return [null,msg99,null];
}
global.set('F_WAR_SP',SP_war);
return [msg1,null,null]
} |
TOP27 = Z1_Heat_Request_Temp (Target temp)
In je geposte log zie ik ook nergens iets van: (gevonden temp sensoren)
Mijn log bij een herstart:
1
2
3
4
5
6
7
8
9
10
11
12
13
14
15
16
17
18
19
| 27/11 11:29:38 - MQTT Command - SetQuietMode: 3 27/11 11:29:38 - Function - SoftStart Quietmode: ON (Timer: 15 min, Restore level 0) 27/11 11:29:38 - Function - SoftStart: 1 27/11 11:29:38 - Function - RTC: 1 27/11 11:29:35 - SETUP - Sensors: Custom room temperature sensor FOUND and used 27/11 11:29:34 - SYSTEM - HEISHAMON Connection: Online 27/11 11:29:33 - Function - WAR: 1 27/11 11:29:31 - SYSTEM: WAR settings OK 27/11 11:29:30 - MQTT Command - SetHeatpump: 0 27/11 11:29:30 - SETUP - Sensors: Custom outside temperature sensor FOUND and used 27/11 11:29:30 - Function NightReduction: New correction: 0 °C 27/11 11:29:30 - Function SoftStart: Compressor Inactive - Correction: 0 27/11 11:29:30 - Compressor: stopped 27/11 11:29:30 - SYSTEM: Heatpump is in DIRECT mode 27/11 11:29:30 - SYSTEM: MQTT-Commands to HP will be send normally. 27/11 11:29:30 - Function NightReduction: 0 27/11 11:29:30 - RTC: Room setpoint changed to: 20.2 °C 27/11 11:29:30 - SYSTEM - HEISHAMON Connection: Offline 27/11 11:29:29 - SYSTEM: Start--------------------------------------------------------------- |
Het gaat denk ik fout bij het niet vinden van de buitentemperatuur sensor.
WAR berekend mogelijk een verkeerde waarde (NaN) en vanaf daar loopt het fout.
De offline --> online tijdens start heb ik ook altijd, heeft geen invloed op werking. (Zo ver ik weet)
[ Voor 4% gewijzigd door Maarten69 op 27-11-2022 11:56 ]
8680 Wp, Panasonic Mono-bloc J-Generation WH-MDC07J3E5 1-fase 7kW. Heishamon v3.2.3 , NRflow *custom* , Home Assistant + " kamaradclimber / heishamon-homeassistant", Kaifa MA105 + Shelly PRo 3EM (120A), 3x Marstek 5,12kW v151, lilygo-modbus-485 HA
Hier een verse herstart, nu ziet ie wel vrijwel gelijk de HeishaMon trouwens, ik heb zelf WAR aangezet om 11:58:57:
1
2
3
4
5
6
7
8
9
10
11
12
13
14
15
16
17
18
19
20
21
22
23
24
25
26
27
28
29
30
31
32
33
34
35
36
37
38
39
| 27/11 11:59:00 - MQTT Command - SetZ1HeatRequestTemperature: 37 27/11 11:59:00 - Function WAR: Setpoint change: From 55 to 36 °C 27/11 11:58:57 - Function - WAR: 1 27/11 11:58:40 - Function RTC: Correction change: From 3 to 1 °C 27/11 11:58:40 - SETUP - Sensors: Custom room temperature sensor FOUND and used 27/11 11:58:35 - Function RTC: on/off deactivated - Previous OM not found. Restored OM to default 0 (Heat only) 27/11 11:58:35 - SETUP - Sensors: Custom outside temperature sensor FOUND and used 27/11 11:58:35 - MQTT Command - SetZ1HeatRequestTemperature: 55 27/11 11:58:35 - Function RTC: Correction change: From 0 to 3 °C 27/11 11:58:35 - Function RTC: on/off deactivated - Previous OM not found. Restored OM to default 0 (Heat only) 27/11 11:58:33 - MQTT Command - SetQuietMode: 3 27/11 11:58:33 - Function - SoftStart Quietmode: ON (Timer: 5 min, Restore level 0) 27/11 11:58:33 - Function - SoftStart: 1 27/11 11:58:32 - Function - RTC: 1 27/11 11:58:29 - MQTT Command - SetZ1HeatRequestTemperature: 0 27/11 11:58:29 - Function - Calculate new SP: New final T shift calculated: Current T shift: null °C. New calculated T shift: 0 °C 27/11 11:58:29 - Function SoftStart: Compressor Inactive - Correction: 0 27/11 11:58:29 - Compressor: stopped 27/11 11:58:28 - MQTT Command - SetZ1HeatRequestTemperature: -2 27/11 11:58:28 - Function - WAR: 0 27/11 11:58:28 - Function - Calculate new SP: New final T shift calculated: Current T shift: null °C. New calculated T shift: -2 °C 27/11 11:58:28 - Function WAR: RoomThermostat found or using Compensation curve. Using internal Panasonic WAR function. NodeRed WAR function is now disabled 27/11 11:58:28 - MQTT Command - SetDHWTemp: 47 27/11 11:58:27 - MQTT Command - SetZ1HeatRequestTemperature: NaN 27/11 11:58:26 - MQTT Command - SetZ1HeatRequestTemperature: NaN 27/11 11:58:26 - SYSTEM: WAR settings OK 27/11 11:58:25 - MQTT Command - SetZ1HeatRequestTemperature: NaN 27/11 11:58:25 - MQTT Command - SetHeatpump: 1 27/11 11:58:25 - Function - WAR: 1 27/11 11:58:25 - Function NightReduction: New correction: -12 °C 27/11 11:58:25 - Function SoftStart: Correction: n/a > -2 °C - (STARTUP) Freq: 20Hz, Tout: 40°C 27/11 11:58:25 - Compressor: is running now 27/11 11:58:25 - SYSTEM: Heatpump is in DIRECT mode 27/11 11:58:25 - Function Solar: 0 27/11 11:58:25 - Function NightReduction: 0 27/11 11:58:25 - RTC: Room setpoint changed to: 19.5 °C 27/11 11:58:26 - SYSTEM - HEISHAMON Connection: Online 27/11 11:58:25 - SYSTEM - HEISHAMON Connection: Offline 27/11 11:58:24 - SYSTEM: Start |
Buitensensor: 11 sec (delay 10?)
Binnensensor: 16 sec (delay 15?)
4 sec na start gaat de WAR functie toch al rekenen.
Nu gebruikt de flow de laatste bekende temperaturen wel als het goed is (persistent).
8680 Wp, Panasonic Mono-bloc J-Generation WH-MDC07J3E5 1-fase 7kW. Heishamon v3.2.3 , NRflow *custom* , Home Assistant + " kamaradclimber / heishamon-homeassistant", Kaifa MA105 + Shelly PRo 3EM (120A), 3x Marstek 5,12kW v151, lilygo-modbus-485 HA
Hier 5 binnen en 10 buiten. Weet niet of dat effect heeft want mijn buiten gevonden na 1 sec zie ik.
[ Voor 38% gewijzigd door Maarten69 op 27-11-2022 12:36 ]
8680 Wp, Panasonic Mono-bloc J-Generation WH-MDC07J3E5 1-fase 7kW. Heishamon v3.2.3 , NRflow *custom* , Home Assistant + " kamaradclimber / heishamon-homeassistant", Kaifa MA105 + Shelly PRo 3EM (120A), 3x Marstek 5,12kW v151, lilygo-modbus-485 HA
1
2
3
4
5
6
7
8
9
10
11
12
13
14
15
16
| 27/11 12:41:43 - Function - SoftStart: 1 27/11 12:41:43 - Function - RTC: 1 27/11 12:41:41 - SETUP - Sensors: Custom room temperature sensor FOUND and used 27/11 12:41:38 - Function - WAR: 1 27/11 12:41:36 - SETUP - Sensors: Custom outside temperature sensor FOUND and used 27/11 12:41:36 - SYSTEM: WAR settings OK 27/11 12:41:36 - SYSTEM - HEISHAMON Connection: Online 27/11 12:41:35 - MQTT Command - SetHeatpump: 1 27/11 12:41:35 - Function NightReduction: New correction: -12 °C 27/11 12:41:35 - Compressor: is running now 27/11 12:41:35 - SYSTEM: Heatpump is in DIRECT mode 27/11 12:41:35 - Function Solar: 0 27/11 12:41:35 - Function NightReduction: 0 27/11 12:41:35 - RTC: Room setpoint changed to: 19.5 °C 27/11 12:41:35 - SYSTEM - HEISHAMON Connection: Offline 27/11 12:41:34 - SYSTEM: Start |
Dat is beter.
Verschil is wel dat @Aikon zijn compressor loopt en dus war wel mag corrigeren. Bij ons doet war niets, want compr. is uit.
[ Voor 43% gewijzigd door Maarten69 op 27-11-2022 12:54 ]
8680 Wp, Panasonic Mono-bloc J-Generation WH-MDC07J3E5 1-fase 7kW. Heishamon v3.2.3 , NRflow *custom* , Home Assistant + " kamaradclimber / heishamon-homeassistant", Kaifa MA105 + Shelly PRo 3EM (120A), 3x Marstek 5,12kW v151, lilygo-modbus-485 HA
Maar ik bedenk me nu dat ik beide sensors uit HA laat komen ipv HeishaMon. Wellicht is dat nog iets? De buitensensor omdat die nog gemiddeld wordt eerst, gebeurd dat nu in de flow zelf? Dan kan dat weer terug gezet worden.
De binnensensor omdat die nu eenmaal op HA binnenkomt. Ik heb geen 1-wire vanaf de HeishaMon naar binnen lopen.
Als de laatst bekende waarde wordt gebruikt zou de bron ook uit moeten maken, maar ja...
Dat middelen doe ik al even, en dit speelt probleem speelt nu pas. Het lijkt te spelen sinds v3 van HeishaMon.
Stuur je waarde naar de flow of haalt de flow waarde op vanuit HA?
Ik zo:
[ Voor 37% gewijzigd door Maarten69 op 27-11-2022 15:54 ]
8680 Wp, Panasonic Mono-bloc J-Generation WH-MDC07J3E5 1-fase 7kW. Heishamon v3.2.3 , NRflow *custom* , Home Assistant + " kamaradclimber / heishamon-homeassistant", Kaifa MA105 + Shelly PRo 3EM (120A), 3x Marstek 5,12kW v151, lilygo-modbus-485 HA
Als ie 1s na het opstarten een temperatuurwijziging meet, duurt het 1 seconde. Als ie pas na drie minuten een wijziging meet duurt het drie minuten. Mqtt is geen database maar een message service.
Oké ik ga proberen de temp sensor in de andere Tab te zettenAikon schreef op zondag 27 november 2022 @ 11:18:
[...]
Het buffervat doet er niet toe in deze flow om je vorige vraag te beantwoorden.
De temp sensor kan je beter in een WP Personal tab toevoege, zie de github voor meer info.
In zie in je vorige post een max heat temp limit van 21'C bij Settings, wil je die eens op min 20 en max 40/50 oid zetten. Hij gaat die 40 niet halen hoor als bijv. WAR dat niet aangeeft, maar dan heb je wat meer speelruimte dan 1 graden
Zet ook gelijk even die DHW delta/time delay goed: -4/-2/30 min is default.
Heb je die heat min/max settings eigenlijk gewijzigd of niet? Zo niet, dan staat het default niet goed
Heb ik de DHW delta/time delay zo goed staan?
/f/image/8MvlzSjbXQFiMMvgOWQkIV0S.png?f=fotoalbum_large)
De heat min/max had ik niet gewijzigd
moet ik trouwens nog wat met de Default water temp. die nu op 20 graden staat? Of word daar niks mee gedaan als de WP in stooklijn mode staat?
De DHW delta is normaal -8. Maar het ligt aan je DHW verbruik, aantal liters water en setpoint is wat voor jou handig is. Kwestie van uitproberen. Ik heb hem op 47' staan en verwarm als ie 's middags onder de 40 is, en dat is om de 2-3 dagen.
De default water temp is waar op wordt teruggevallen als stooklijn verder niet benut wordt idd.
De teller wordt niet gereset als je hem unblocked als ik het zo zie, oftewel na 1 MQTT commando schiet de block er weer op.Maarten69 schreef op zondag 27 november 2022 @ 10:19:
Laatste flow bevat nu een instelbare MQTT limiet. (default 200)
Ja, maar je hoeft dat natuurlijk niet in te stellen. En iets van een output van een getal, die je dan zelf aan je HA of domotiz kan koppelen en adhv het verstuurde getal iets kan laten gebeuren? Of MQTT commando die verstuurd wordt. Ik denk ook maar even hard op, ik weet niet of het nodig of wenselijk is.Email module is wel weer een extra stap voor iedereen om zoiets te importeren en in te stellen.
Ik had gehoopt dat je een SET commando kon sturen naar de Remote Controller om een pieptoon te activeren, maar die bestaat helaas niet.(Heeft namelijk wel een alarmtoon)
Het is was dat je dan de daily limit zelf verhoogd zodat hij bij die grens alsnog kan ingrijpen. Plus ik gebruik de daily voor het tellen.Aikon schreef op zondag 27 november 2022 @ 21:46:
[...]
De teller wordt niet gereset als je hem unblocked als ik het zo zie, oftewel na 1 MQTT commando schiet de block er weer op.Is dat een bug of een feature?
![]()
[...]
Ja, maar je hoeft dat natuurlijk niet in te stellen. En iets van een output van een getal, die je dan zelf aan je HA of domotiz kan koppelen en adhv het verstuurde getal iets kan laten gebeuren? Of MQTT commando die verstuurd wordt. Ik denk ook maar even hard op, ik weet niet of het nodig of wenselijk is.
Een output node kan ik aankoppelen. Kun je via WP Personal zelf verder. Goed?
8680 Wp, Panasonic Mono-bloc J-Generation WH-MDC07J3E5 1-fase 7kW. Heishamon v3.2.3 , NRflow *custom* , Home Assistant + " kamaradclimber / heishamon-homeassistant", Kaifa MA105 + Shelly PRo 3EM (120A), 3x Marstek 5,12kW v151, lilygo-modbus-485 HA
zou om 02;00 uur een DHW run doen. deze was ook ingeprogrammeerd in schedule.
hij is wel wakker geworden en aangegaan, echter nooit aan de run begonnen.
vanacht enorm veel Heishamon connection offline. om gek van te worden
denk dat ik probeer de downgraden naar V2, want dit werkt echt niet.
heb meer als jaar foutloos op deze manier gedraaid.
of zie ik iets over het hoofd.....
/f/image/mxT7Kz8QMG3DJjjW0tSUXHh2.png?f=fotoalbum_large)
Dat is minder, dat zijn nogal wat on/offline meldingen.sjampeter schreef op maandag 28 november 2022 @ 07:54:
vanacht helelemaal fijn ! NOT!
zou om 02;00 uur een DHW run doen. deze was ook ingeprogrammeerd in schedule.
hij is wel wakker geworden en aangegaan, echter nooit aan de run begonnen.
vanacht enorm veel Heishamon connection offline. om gek van te worden
denk dat ik probeer de downgraden naar V2, want dit werkt echt niet.
heb meer als jaar foutloos op deze manier gedraaid.
of zie ik iets over het hoofd.....
Heb je de timing in Heishamon niet te kort staan. Als hij het te druk heeft kon hij ook wegvallen las ik ergens.
Het commando om 02:19 SetHeatpump 0 moet toch ergens vandaan komen?
Mijn heishamon: (v3.0)
1
2
3
4
5
| Wifi signal: 88% Memory free: 58% Correct received data: 99% MQTT reconnects: 22 Uptime: 10 days 9 hours 24 minutes 23 seconds |
[ Voor 25% gewijzigd door Maarten69 op 28-11-2022 09:00 ]
8680 Wp, Panasonic Mono-bloc J-Generation WH-MDC07J3E5 1-fase 7kW. Heishamon v3.2.3 , NRflow *custom* , Home Assistant + " kamaradclimber / heishamon-homeassistant", Kaifa MA105 + Shelly PRo 3EM (120A), 3x Marstek 5,12kW v151, lilygo-modbus-485 HA
het vreemde is dat het uren goed kan gaan zonder on/off meldingen, vooral als de wp aan het werk is,zoals nu.
heb een DHW run gestart en tot nu toe geen problemen.
welke timing in heishamon bedoel je?
Hij is nogal gevoelig, had ook liever een ethernet aansluiting gehad, maar goed dat gaat niet op zo'n ESP.
Anders hier eens lezen of vragen...
[ Voor 221% gewijzigd door Maarten69 op 28-11-2022 09:09 ]
8680 Wp, Panasonic Mono-bloc J-Generation WH-MDC07J3E5 1-fase 7kW. Heishamon v3.2.3 , NRflow *custom* , Home Assistant + " kamaradclimber / heishamon-homeassistant", Kaifa MA105 + Shelly PRo 3EM (120A), 3x Marstek 5,12kW v151, lilygo-modbus-485 HA
Ik snap dat je niet de dagteller kan resetten, want ja, dan klopt die niet meer.Maarten69 schreef op zondag 27 november 2022 @ 23:00:
[...]
Het is was dat je dan de daily limit zelf verhoogd zodat hij bij die grens alsnog kan ingrijpen. Plus ik gebruik de daily voor het tellen.
Dat lijkt me een heel simpele oplossing en voor de meeste mensen wel voldoen, iig voor mij. Het gaat niet perse om mijn situatie, maar ik denk dat de meeste gebruikers het wel willen weten als de flow feitelijk niks meer doet? Dat hoeft allemaal niet hals over kop, maar lijkt me wel een goede voor op de lijst.Een output node kan ik aankoppelen. Kun je via WP Personal zelf verder. Goed?
Is er eigenlijk iets van een consensus hoevaak je kan schrijven naar de flash van Pana?
@sjampeter ik zit ook aan een downgrade te denken, v2 werkte gewoon sneller en stabieler bij mij.
[ Voor 5% gewijzigd door Aikon op 28-11-2022 09:19 ]
Ik draai bijvoorbeeld alleen maar de scheduler en eigenlijk continu in quite modes 2 maar daarbij een force sterilization op 1 dag tussendoor.
Situatie is dat compressor zo rond de 40Hz draait wanneer actief. En op een dag zoals gisteren, een minimal COP verwarming van 4 maar gemiddeld over de hele run ongeveer 5.
Nu kan ik niet echt beoordelen of dat goed is, wellicht in een andere modus wellicht wel betere COP?
Maar ik denk wel dat een hoop "problemen" komen door over configuratie.
Bij mij werkt softstart bijvoorbeeld gewoon niet lekker, nou dat weet ik en gebruik het daarom ook niet
Taal fouten inbegrepen ;)
Mijn AI Art YouTube kanaal
Als je "unblocked" dan krijg je een waarschuwing in log dat je de limit moet aanpassen.Aikon schreef op maandag 28 november 2022 @ 09:17:
[...]
Ik snap dat je niet de dagteller kan resetten, want ja, dan klopt die niet meer.Maar de unblock functie is nu ook niet erg functioneel helaas. Zijn van die 'leuke' dingetjes die je misschien vantevoren niet bedenkt.
[...]
Dat lijkt me een heel simpele oplossing en voor de meeste mensen wel voldoen, iig voor mij. Het gaat niet perse om mijn situatie, maar ik denk dat de meeste gebruikers het wel willen weten als de flow feitelijk niks meer doet? Dat hoeft allemaal niet hals over kop, maar lijkt me wel een goede voor op de lijst.
Is er eigenlijk iets van een consensus hoevaak je kan schrijven naar de flash van Pana?
@sjampeter ik zit ook aan een downgrade te denken, v2 werkte gewoon sneller en stabieler bij mij.
Ik kan ook bij een unblock meteen een volgende limiet instellen. (+100 ofzo)
Die output node zal ik maken.
Wat het flashgeheugen betreft, nee daar zijn alleen verhalen over dat je daar voorzichtig mee moet zijn, maar vergis je niet, de Remote Controller doet natuurlijk exact hetzelfde.
Dit is mijn run van vanmorgen. Valt wel mee met aantal MQTT's:
1
2
3
4
5
6
7
8
9
10
11
12
13
14
15
16
17
18
19
20
| 28/11 07:24:32 - MQTT Command - SetZ1HeatRequestTemperature: 29 28/11 07:24:32 - Function SoftStart: Correction: -3 > 0 °C - (ENDING) Freq: 22Hz, Tout: 26°C 28/11 07:18:31 - MQTT Command - SetQuietMode: 0 28/11 07:18:31 - Function - SoftStart Quietmode: finished, now restoring to level 0 28/11 07:12:12 - MQTT Command - SetZ1HeatRequestTemperature: 26 28/11 07:12:12 - Function SoftStart: Correction: -2 > -3 °C - (STABLE) Freq: 23Hz, Tout: 27°C 28/11 07:12:02 - MQTT Command - SetZ1HeatRequestTemperature: 27 28/11 07:12:02 - Function SoftStart: Correction: -1 > -2 °C - (STABLE) Freq: 22Hz, Tout: 28°C 28/11 07:09:31 - MQTT Command - SetZ1HeatRequestTemperature: 28 28/11 07:09:31 - Function SoftStart: Correction: -3 > -1 °C - (STABLE) Freq: 25Hz, Tout: 29°C 28/11 07:06:12 - MQTT Command - SetZ1HeatRequestTemperature: 26 28/11 07:06:12 - Function SoftStart: Correction: -2 > -3 °C - (STABLE) Freq: 35Hz, Tout: 23°C 28/11 07:03:12 - MQTT Command - SetZ1HeatRequestTemperature: 27 28/11 07:03:12 - Function SoftStart: Correction: 0 > -2 °C - (STARTUP) Freq: 18Hz, Tout: 16°C 28/11 07:03:12 - Compressor: is running now 28/11 07:02:05 - Function RTC: on/off deactivated - Previous OM not found. Restored OM to default 0 (Heat only) 28/11 07:00:05 - MQTT Command - SetHeatpump: 1 28/11 07:00:05 - Function RTC: on/off - Turn on power (Room temp: 19.55°C) 28/11 07:00:04 - RTC: Room setpoint changed to: 20.4 °C 28/11 07:00:01 - Scheduler - Nightreduction room setpoint: OFF, Room setpoint: 20.4 °C |
EDIT: laatste 2 uur dus stabiel (nu 09:25)
8680 Wp, Panasonic Mono-bloc J-Generation WH-MDC07J3E5 1-fase 7kW. Heishamon v3.2.3 , NRflow *custom* , Home Assistant + " kamaradclimber / heishamon-homeassistant", Kaifa MA105 + Shelly PRo 3EM (120A), 3x Marstek 5,12kW v151, lilygo-modbus-485 HA
Het is je eigen keuze wat je wel/niet gebruikt toch?The-Source schreef op maandag 28 november 2022 @ 09:17:
Ik vraag mij wel eens af om sommige niet te veel willen instellen (puur omdat het kan)
Ik draai bijvoorbeeld alleen maar de scheduler en eigenlijk continu in quite modes 2 maar daarbij een force sterilization op 1 dag tussendoor.
Situatie is dat compressor zo rond de 40Hz draait wanneer actief. En op een dag zoals gisteren, een minimal COP verwarming van 4 maar gemiddeld over de hele run ongeveer 5.
Nu kan ik niet echt beoordelen of dat goed is, wellicht in een andere modus wellicht wel betere COP?
Maar ik denk wel dat een hoop "problemen" komen door over configuratie.
Bij mij werkt softstart bijvoorbeeld gewoon niet lekker, nou dat weet ik en gebruik het daarom ook niet![]()
Ik vind de flowsoftware echt een aanvulling en als tweaker wil ik er graag alles van weten.
8680 Wp, Panasonic Mono-bloc J-Generation WH-MDC07J3E5 1-fase 7kW. Heishamon v3.2.3 , NRflow *custom* , Home Assistant + " kamaradclimber / heishamon-homeassistant", Kaifa MA105 + Shelly PRo 3EM (120A), 3x Marstek 5,12kW v151, lilygo-modbus-485 HA
Je hebt wel gelijk dat je het nu gewoon zelf kan fixen met de instelbare limiet. Prima idd.Maarten69 schreef op maandag 28 november 2022 @ 09:25:
[...]
Als je "unblocked" dan krijg je een waarschuwing in log dat je de limit moet aanpassen.
Ik kan ook bij een unblock meteen een volgende limiet instellen. (+100 ofzo)
Dank je.Die output node zal ik maken.
Dat is wel nice hoor. Ik blijf toch altijd wat pendelen, maar heb gewoon wat te weinig afgite, helaas heeft de loodgieter pas in januari tijd. Als de Pana wel echt direct op minimum vermogen zou kunnen starten zou het wel goed gaan, maar ja, zo werkt het niet... Overigens lees je daar ook verschillende dingen over, dat 200.000 stops ook geen probleem is bij een beetje compressor, dus ik (edit: 'ik' mistte, dat sloeg op mezelf, was geen verkapte sneer oid@Maarten69) probeer de lange runs iets minder heilig te verklarenWat het flashgeheugen betreft, nee daar zijn alleen verhalen over dat je daar voorzichtig mee moet zijn, maar vergis je niet, de Remote Controller doet natuurlijk exact hetzelfde.
Dit is mijn run van vanmorgen. Valt wel mee met aantal MQTT's:
code:
1 2 3 4 5 6 7 8 9 10 11 12 13 14 15 16 17 18 19 20 28/11 07:24:32 - MQTT Command - SetZ1HeatRequestTemperature: 29 28/11 07:24:32 - Function SoftStart: Correction: -3 > 0 °C - (ENDING) Freq: 22Hz, Tout: 26°C 28/11 07:18:31 - MQTT Command - SetQuietMode: 0 28/11 07:18:31 - Function - SoftStart Quietmode: finished, now restoring to level 0 28/11 07:12:12 - MQTT Command - SetZ1HeatRequestTemperature: 26 28/11 07:12:12 - Function SoftStart: Correction: -2 > -3 °C - (STABLE) Freq: 23Hz, Tout: 27°C 28/11 07:12:02 - MQTT Command - SetZ1HeatRequestTemperature: 27 28/11 07:12:02 - Function SoftStart: Correction: -1 > -2 °C - (STABLE) Freq: 22Hz, Tout: 28°C 28/11 07:09:31 - MQTT Command - SetZ1HeatRequestTemperature: 28 28/11 07:09:31 - Function SoftStart: Correction: -3 > -1 °C - (STABLE) Freq: 25Hz, Tout: 29°C 28/11 07:06:12 - MQTT Command - SetZ1HeatRequestTemperature: 26 28/11 07:06:12 - Function SoftStart: Correction: -2 > -3 °C - (STABLE) Freq: 35Hz, Tout: 23°C 28/11 07:03:12 - MQTT Command - SetZ1HeatRequestTemperature: 27 28/11 07:03:12 - Function SoftStart: Correction: 0 > -2 °C - (STARTUP) Freq: 18Hz, Tout: 16°C 28/11 07:03:12 - Compressor: is running now 28/11 07:02:05 - Function RTC: on/off deactivated - Previous OM not found. Restored OM to default 0 (Heat only) 28/11 07:00:05 - MQTT Command - SetHeatpump: 1 28/11 07:00:05 - Function RTC: on/off - Turn on power (Room temp: 19.55°C) 28/11 07:00:04 - RTC: Room setpoint changed to: 20.4 °C 28/11 07:00:01 - Scheduler - Nightreduction room setpoint: OFF, Room setpoint: 20.4 °C
EDIT: laatste 2 uur dus stabiel (nu 09:25)
1
2
3
4
5
| // Request: Auto increase limit when disabling
if (MQTT_Counter_Today >= MQTT_Limit) {
msg.payload = "MQTT limit of " + MQTT_Limit + " reached, increasing limit to " + (MQTT_Limit + 100);
global.set('MQTT_Limit', (MQTT_Limit + 100), "file");
} |
Heb een Link-out node "MQTT_Block_Status" toegevoegd: 1 = blocked, 0 = unblocked.
Online
[2022-11-28] v21.17 beta - Changes:
- Auto increase MQTT-Blocker limit when disabling (by user) after a block. (+100)
- Write status MQTT-Blocker to output-node (request)
We moeten even wachten tot @edterbak zijn aanpassingen gemaakt heeft alvorens daar mee verder te gaan.
Ik ben ze niet vergeten hoor
[ Voor 39% gewijzigd door Maarten69 op 28-11-2022 10:19 ]
8680 Wp, Panasonic Mono-bloc J-Generation WH-MDC07J3E5 1-fase 7kW. Heishamon v3.2.3 , NRflow *custom* , Home Assistant + " kamaradclimber / heishamon-homeassistant", Kaifa MA105 + Shelly PRo 3EM (120A), 3x Marstek 5,12kW v151, lilygo-modbus-485 HA
even uitzoeken wat de gevolgen kunnen zijn. dacht ergens gelezen te hebben dat dit soms problemen geeft. weet ff niet meer waarAikon schreef op maandag 28 november 2022 @ 09:17:
[...]
I
@sjampeter ik zit ook aan een downgrade te denken, v2 werkte gewoon sneller en stabieler bij mij.
Dat zou inhouden dat de temperaturen van de panasonic (inlet/outlet) wel precieser zijn dan dat we dachten.
resolutie dus in kwart graden.
EDIT: Ik heb geupdate naar de test versie (based on v3.0) geen problemen ondervonden:
[ Voor 55% gewijzigd door Maarten69 op 28-11-2022 11:49 ]
8680 Wp, Panasonic Mono-bloc J-Generation WH-MDC07J3E5 1-fase 7kW. Heishamon v3.2.3 , NRflow *custom* , Home Assistant + " kamaradclimber / heishamon-homeassistant", Kaifa MA105 + Shelly PRo 3EM (120A), 3x Marstek 5,12kW v151, lilygo-modbus-485 HA
Resolution zegt nog niet zo heel veel over hoe accuraat het is helaas. Dat is waar het issue zit.Maarten69 schreef op maandag 28 november 2022 @ 10:37:
Dit is goed nieuws link
Dat zou inhouden dat de temperaturen van de panasonic (inlet/outlet) wel precieser zijn dan dat we dachten.
resolutie dus in kwart graden.
[ Voor 3% gewijzigd door MikeyMan op 28-11-2022 10:50 ]
Juist de softstart is best veel in veranderd. Misschien nog eens proberen?The-Source schreef op maandag 28 november 2022 @ 09:17:
Ik vraag mij wel eens af om sommige niet te veel willen instellen (puur omdat het kan)
Ik draai bijvoorbeeld alleen maar de scheduler en eigenlijk continu in quite modes 2 maar daarbij een force sterilization op 1 dag tussendoor.
Situatie is dat compressor zo rond de 40Hz draait wanneer actief. En op een dag zoals gisteren, een minimal COP verwarming van 4 maar gemiddeld over de hele run ongeveer 5.
Nu kan ik niet echt beoordelen of dat goed is, wellicht in een andere modus wellicht wel betere COP?
Maar ik denk wel dat een hoop "problemen" komen door over configuratie.
Bij mij werkt softstart bijvoorbeeld gewoon niet lekker, nou dat weet ik en gebruik het daarom ook niet![]()
@edterbak had je nog kans gezien om de softstart te fixen voor de J-series/t-cap? Of zou dat opgelost zijn met de hogere update snelheid?
Taal fouten inbegrepen ;)
Mijn AI Art YouTube kanaal
Das een split unit dan? Geen idee of dat op dezelfde wijze zou moeten reageren als de monoblocs.The-Source schreef op maandag 28 november 2022 @ 11:05:
Mijn probleem was niet dat hij niet starte, maar dat eigenlijk alleen de binnenunit ging pompen en dat de buitenunit ook niet na de softstart vertraging niet aangaat. En zo bijvoorbeeld 4 uur lang staat te pompen zonder echt resultaat(de inlet/ outlet temperaturen wijzigen in die tijd eigenlijk niet)
Maargoed, even proberen kan geen kwaad natuurlijk
Maar zojuist een mooi testje gedaan.
Tijd op quite modes 0 gedraaid (dus eigenlijk geen quite
Compressor 50 / 44-45hz
Amps: 8 / 6.8
COP: 4.25-4.5 / 4.25-4.5 (dit is in quite mode 1 minimum, schiet ook wel eens naar 5)
Watts verbruik: 1800 / 1600
Watts opgewekt: 8200 / 7000
Lijkt er dus erg op dat je daarmee het geluid buiten reduceert, maar de COP niet beïnvloed.
Via de quite modes (mits je huis het qua verlies ook aan kan) kan je dus ook spelen om je run te verlengen.
[ Voor 5% gewijzigd door The-Source op 28-11-2022 15:56 ]
Taal fouten inbegrepen ;)
Mijn AI Art YouTube kanaal
[ Voor 48% gewijzigd door Maarten69 op 28-11-2022 23:43 ]
8680 Wp, Panasonic Mono-bloc J-Generation WH-MDC07J3E5 1-fase 7kW. Heishamon v3.2.3 , NRflow *custom* , Home Assistant + " kamaradclimber / heishamon-homeassistant", Kaifa MA105 + Shelly PRo 3EM (120A), 3x Marstek 5,12kW v151, lilygo-modbus-485 HA
/f/image/iHvIYhMGmkNpyq9zNk96rOJm.png?f=fotoalbum_large)
wat doe ik fout. de wp wil geen dhw run maken volgens schedule. nu 2e nacht op rij.
lijkt of de RTC funtie hindert.
vat is zo goed als leeg dus kan prima verwarmt worden, echter kiest hij er voor om toch ruimteverwarming toe te passen.
Schedule staat ingesteld op 02:00 uur begin DHW run. dan kan ie toch nooit een heat run doen?
Hoe ziet je scheduler eruit?sjampeter schreef op dinsdag 29 november 2022 @ 08:32:
[Afbeelding]
wat doe ik fout. de wp wil geen dhw run maken volgens schedule. nu 2e nacht op rij.
lijkt of de RTC funtie hindert.
vat is zo goed als leeg dus kan prima verwarmt worden, echter kiest hij er voor om toch ruimteverwarming toe te passen.
Schedule staat ingesteld op 02:00 uur begin DHW run. dan kan ie toch nooit een heat run doen?
Wat zou de trigger moeten zijn waardoor je een run had verwacht? Delta of schedule?
/f/image/4b5zgCXSjn1oJMJ1UQglMArf.png?f=fotoalbum_large)
op Delta draai ik niet graag. doe liefst een run van paar uur om vat in 1 keer op te warmen. voordeel is dat dit bij lage prijzen kan(dynamisch contract), en op is op. moeten ze maar niet zolang douschen haha.
deze werkwijze heeft altijd prima gewerkt.
volgens Scheldule moet ie echt naar stand 3 gaan, echter vertikt ie dit en gaat lekker verwarmen.
Je ziet dat hij telkens probeert de WP uit te zetten.
Ik zal eens kijken of ik de oorzaak kan vinden.
8680 Wp, Panasonic Mono-bloc J-Generation WH-MDC07J3E5 1-fase 7kW. Heishamon v3.2.3 , NRflow *custom* , Home Assistant + " kamaradclimber / heishamon-homeassistant", Kaifa MA105 + Shelly PRo 3EM (120A), 3x Marstek 5,12kW v151, lilygo-modbus-485 HA
Om 02:00 zet jij hem op OM 3 (DHW) via schedulerer.
Ik zie dat alleen niet terug in het log.
Normaal meen ik dat er zou moeten staan.
Schedelurer: Changed operatio mode from 0 to 3
8680 Wp, Panasonic Mono-bloc J-Generation WH-MDC07J3E5 1-fase 7kW. Heishamon v3.2.3 , NRflow *custom* , Home Assistant + " kamaradclimber / heishamon-homeassistant", Kaifa MA105 + Shelly PRo 3EM (120A), 3x Marstek 5,12kW v151, lilygo-modbus-485 HA
Correct en tevens juist:Maarten69 schreef op dinsdag 29 november 2022 @ 10:05:
Toch houd de RTC on/off wel rekening met de Operation Mode.
Om 02:00 zet jij hem op OM 3 (DHW) via schedulerer.
Ik zie dat alleen niet terug in het log.
Normaal meen ik dat er zou moeten staan.
Schedelurer: Changed operatio mode from 0 to 3
1
2
3
4
5
| 28/11 19:24:19 - Function RTC: Correction change: From 0 to -1 °C 28/11 17:01:19 - Scheduler - Operation Mode: 2 28/11 17:00:19 - MQTT Command - SetOperationMode: 2 28/11 17:00:19 - Scheduler - Operation Mode: 2 28/11 16:48:45 - MQTT Command - SetZ1HeatRequestTemperature: 27 |
1
2
3
4
5
| 28/11 12:04:27 - Function RTC: Correction change: From 1 to 0 °C 28/11 11:01:19 - Scheduler - Operation Mode: 6 28/11 11:00:19 - MQTT Command - SetOperationMode: 6 28/11 11:00:19 - Scheduler - Operation Mode: 6 28/11 10:58:49 - MQTT Command - SetZ1HeatRequestTemperature: 28 |
[ Voor 17% gewijzigd door MikeyMan op 29-11-2022 10:20 ]
(aangezien hij geen changed OM mode naar log krijgt)
1
2
3
4
5
6
| if (action == "OperationMode3") // check the action
{
if (F_stored_next_operating_mode === undefined) {msg5 = { payload: 3, topic: "Operation Mode 3" };} // Operation Mode action? >> to Operation MOde output pin 5
if (F_stored_next_operating_mode !== undefined) {global.set('F_stored_next_operating_mode',3,"file");}
... |
Zou het kunnen dat F_stored_next_operating_mode toch een onverwachte waarde heeft?
@MikeyMan Bedankt voor bevestiging, heb namelijk zelf geen DHW.
Wat is die waarde nu @sjampeter ? Voor starten taak om 02:00 moet die namelijk niet bestaan (undefined).
De system check kan deze ook tonen.
[ Voor 11% gewijzigd door Maarten69 op 29-11-2022 10:34 ]
8680 Wp, Panasonic Mono-bloc J-Generation WH-MDC07J3E5 1-fase 7kW. Heishamon v3.2.3 , NRflow *custom* , Home Assistant + " kamaradclimber / heishamon-homeassistant", Kaifa MA105 + Shelly PRo 3EM (120A), 3x Marstek 5,12kW v151, lilygo-modbus-485 HA
1
2
3
| [X] Removed RTC check on var F_rtc_on_off_active (obsolete). [X] Disabled [Repair settings] button (obsolete). [X] Added Operation Mode status to "Gather HP data" in log. |
8680 Wp, Panasonic Mono-bloc J-Generation WH-MDC07J3E5 1-fase 7kW. Heishamon v3.2.3 , NRflow *custom* , Home Assistant + " kamaradclimber / heishamon-homeassistant", Kaifa MA105 + Shelly PRo 3EM (120A), 3x Marstek 5,12kW v151, lilygo-modbus-485 HA
Zit nu op 8 liter/minuut en dat lijkt goed te gaan. Verbruik ligt dan op 27 Watt.
Eens kijken of het nog lager kan.
Al opgenomen in de backlog?
8l/min is geloof ik wel het minimum, daaronder kreeg ik error codes (en handmatige resets, heel irritantMikeyMan schreef op dinsdag 29 november 2022 @ 11:47:
@Maarten69 ben een beetje aan het testen met de pomsnelheid reductie via het extra flowtje.
Zit nu op 8 liter/minuut en dat lijkt goed te gaan. Verbruik ligt dan op 27 Watt.
Eens kijken of het nog lager kan.
Al opgenomen in de backlog?
Nee nog niet opgenomen, ik moet nu echt eerst wachten op de release van @edterbak alvorens verder te gaan. Fijn dat het goed werkt voor jou jullie in ieder gevalMikeyMan schreef op dinsdag 29 november 2022 @ 11:47:
@Maarten69 ben een beetje aan het testen met de pomsnelheid reductie via het extra flowtje.
Zit nu op 8 liter/minuut en dat lijkt goed te gaan. Verbruik ligt dan op 27 Watt.
Eens kijken of het nog lager kan.
Al opgenomen in de backlog?
8680 Wp, Panasonic Mono-bloc J-Generation WH-MDC07J3E5 1-fase 7kW. Heishamon v3.2.3 , NRflow *custom* , Home Assistant + " kamaradclimber / heishamon-homeassistant", Kaifa MA105 + Shelly PRo 3EM (120A), 3x Marstek 5,12kW v151, lilygo-modbus-485 HA
Thanks for feedback.Aikon schreef op dinsdag 29 november 2022 @ 11:55:
@Maarten69 Total MQTT-Commands send: 1066, today 86, yesterday 116Werkt prima zo.
Hier alweer 2 defrosts gehad vandaag: Total Defrosts: 13, today 2, yesterday 0
En Total MQTT-Commands send: 3347, today 40, yesterday 26
8680 Wp, Panasonic Mono-bloc J-Generation WH-MDC07J3E5 1-fase 7kW. Heishamon v3.2.3 , NRflow *custom* , Home Assistant + " kamaradclimber / heishamon-homeassistant", Kaifa MA105 + Shelly PRo 3EM (120A), 3x Marstek 5,12kW v151, lilygo-modbus-485 HA
Hij dropt af en toe tot 7,6... Eens kijken of ik hem nog iets lager kan zettendjoenez schreef op dinsdag 29 november 2022 @ 11:51:
[...]
8l/min is geloof ik wel het minimum, daaronder kreeg ik error codes (en handmatige resets, heel irritant).
Hoe koud is het bij jou dan? Hier een graad of 8, vannacht 4,5 graad en ik heb de 2e 1-wire in de uitgaande luchtstroom hangen, die is niet lager dan uhm.. 0,6 graden gewordenMaarten69 schreef op dinsdag 29 november 2022 @ 11:56:
[...]
Thanks for feedback.
Hier alweer 2 defrosts gehad vandaag: Total Defrosts: 13, today 2, yesterday 0
En Total MQTT-Commands send: 3347, today 40, yesterday 26
Ik heb m'n Pana op het balkon staan, 3 mtr hoog, dat zal wellicht een stuk schelen met de hoeveelheid vocht van de mist vandaag en de defrosts.
Elke start v/d compressor zorgt al voor een stuk of 10 MQTT commando's trouwens, de Quiet mode 2x, wat correcties etc. etc. Dus met 7 starts vandaag loopt dat nou eenmaal vrij snel op, denk dat het wel ok is, valt weinig aan te doen.
[ Voor 9% gewijzigd door Aikon op 29-11-2022 12:04 ]
Type unit (split / mono) buitentemp, gemiddelde COP met daarbij operation modus (quite 0-3), pomp Frequentie in Hz.
Zo kan er wellicht wel meer informatie worden verzameld over een algemeen beste instelling?
Om alles goed te verzamelen is nog wel een kleine uitdaging maar wellicht dat er behoefte aan is?
Taal fouten inbegrepen ;)
Mijn AI Art YouTube kanaal
Lijkt me wat overbodig naast het Panasonic optimalisatie topic eerlijk gezegd.The-Source schreef op dinsdag 29 november 2022 @ 12:11:
Wellicht een idee om een apart statistieken topic te openen waar heishamon en mensen zonder wat kunnen posten als in.
Type unit (split / mono) buitentemp, gemiddelde COP met daarbij operation modus (quite 0-3), pomp Frequentie in Hz.
Zo kan er wellicht wel meer informatie worden verzameld over een algemeen beste instelling?
Om alles goed te verzamelen is nog wel een kleine uitdaging maar wellicht dat er behoefte aan is?
Je zou een Google document online kunnen zetten, soort excel waar iedereen in kan bewerken.The-Source schreef op dinsdag 29 november 2022 @ 12:11:
Wellicht een idee om een apart statistieken topic te openen waar heishamon en mensen zonder wat kunnen posten als in.
Type unit (split / mono) buitentemp, gemiddelde COP met daarbij operation modus (quite 0-3), pomp Frequentie in Hz.
Zo kan er wellicht wel meer informatie worden verzameld over een algemeen beste instelling?
Om alles goed te verzamelen is nog wel een kleine uitdaging maar wellicht dat er behoefte aan is?
Dat doen ze in andere topics ook. Zelf geen ervaring mee overigens.
voorbeeld: hier
[ Voor 7% gewijzigd door Maarten69 op 29-11-2022 12:56 ]
8680 Wp, Panasonic Mono-bloc J-Generation WH-MDC07J3E5 1-fase 7kW. Heishamon v3.2.3 , NRflow *custom* , Home Assistant + " kamaradclimber / heishamon-homeassistant", Kaifa MA105 + Shelly PRo 3EM (120A), 3x Marstek 5,12kW v151, lilygo-modbus-485 HA
Ik ben de afgelopen week ongeveer niet veel op het forum geweest. ik heb een hoop pagina;s niet gelezen, Laatste was mid 132 geloof ik.
Reden is dat ik volledig bezig was met dat popup venster als de pomp uit was. Ook wat drukte thuis erbij, dus ik had eigenlijk geen tijd om het goed te volgen.
Het popup gedeelte t.b.v. manual OFF knopje lijkt nu stabiel te werken. Het is wel wat complex, maar het werkt. En ik ben er blij mee. Ik wacht nog even tot vanavond. Ik moet nog wat kleine aanpassinkjes doen, en dan kan ik een upload naar beta doen.
Ik ga straks rustig beginnen met terug lezen.
Zijn er dringende zaken die ik eerst moet oppakken?
Volgens mij klopt dat wat je zegt. doet niks meer. (is er niet meer)Maarten69 schreef op zaterdag 26 november 2022 @ 21:50:
Die repair setting doet sinds 21.17 niets nuttigs meer want in die versie is de variabele niet relevant meer (rtc on/off)
Maar ik bevestig het vanavond.
Bij de laatste beta versie van mij (1 week oud) werkt de yesterday: niet. staat altijd op 0Maarten69 schreef op zaterdag 26 november 2022 @ 21:53:
Mijn aantal MQTT: today 35, yesterday 26
Moet 100 omhoog, instelbaar of beveiliging weg?
klopt dat is nu gefixed, sloeg het op naar MemoryOnly eerst.edterbak schreef op dinsdag 29 november 2022 @ 13:38:
[...]
Bij de laatste beta versie van mij (1 week oud) werkt de yesterday: niet. staat altijd op 0
8680 Wp, Panasonic Mono-bloc J-Generation WH-MDC07J3E5 1-fase 7kW. Heishamon v3.2.3 , NRflow *custom* , Home Assistant + " kamaradclimber / heishamon-homeassistant", Kaifa MA105 + Shelly PRo 3EM (120A), 3x Marstek 5,12kW v151, lilygo-modbus-485 HA
Hij zou moeten werken. Maar gezien de beschreven klacht hier, zal ik dat extra gaan toetsen.
@sjampeter
Kun je voor aankomende nacht alle functies uit zetten en alleen de scheduler draaien. WAR functie mag wel.
Kun je daarbij deze variabelen wissen?
F_stored_next_operating_mode
variabele zal ik wissen.
Kijk eerst even of wat de waarde nu is aub
8680 Wp, Panasonic Mono-bloc J-Generation WH-MDC07J3E5 1-fase 7kW. Heishamon v3.2.3 , NRflow *custom* , Home Assistant + " kamaradclimber / heishamon-homeassistant", Kaifa MA105 + Shelly PRo 3EM (120A), 3x Marstek 5,12kW v151, lilygo-modbus-485 HA
Ff in de NodeRed flow kijken, bij global context data.sjampeter schreef op dinsdag 29 november 2022 @ 14:16:
haha. kan hem niet vinden. enkel in system check
[Afbeelding]
die is bijzonder haha voor mijn gevoel.
8680 Wp, Panasonic Mono-bloc J-Generation WH-MDC07J3E5 1-fase 7kW. Heishamon v3.2.3 , NRflow *custom* , Home Assistant + " kamaradclimber / heishamon-homeassistant", Kaifa MA105 + Shelly PRo 3EM (120A), 3x Marstek 5,12kW v151, lilygo-modbus-485 HA
dat dacht ik ook. al eens aan en uit gezet.edterbak schreef op dinsdag 29 november 2022 @ 14:17:
solar function active 4?
die is bijzonder haha voor mijn gevoel.
gebruik heel die funtie niet trouwens.
leest wel p1 data in
staat sowieso uit. doe veel interessantere dingen met mijn zonnestroomedterbak schreef op dinsdag 29 november 2022 @ 14:20:
je kan de solar functie uit zetten en toch de p1 uitlezen in de solar tab.
/f/image/3uPKvKAukw6acc954G4oGEeA.png?f=fotoalbum_large)
/f/image/Bu2jnXDkXAtFUcwcW8HESA1O.png?f=fotoalbum_large)
/f/image/nzXdDnWeFMriCDGW4LGYBIzq.png?f=fotoalbum_large)
/f/image/EytattLEbKFzjeYMRAdYtyHd.png?f=fotoalbum_large)
/f/image/hBgnOMZWRKTIyAs8qMqputPX.png?f=fotoalbum_large)