@hemertje
Als je kijkt in heishamon zelf, wat staat er dan achter deze parameters?
Start delta
Stop delta
Delay time
Als je kijkt in heishamon zelf, wat staat er dan achter deze parameters?
Start delta
Stop delta
Delay time
TOP96 Heater_Delay_Time -1 Minutesedterbak schreef op woensdag 4 februari 2026 @ 21:51:
@hemertje
Als je kijkt in heishamon zelf, wat staat er dan achter deze parameters?
Start delta
Stop delta
Delay time
Gasloos 2019 + WP Panasonic H-serie 7kW + 300 liter boilervat + PV 12.415Wp + Home Assistant + Hyundai Ioniq 6 First Edition + Zaptec laadpaal
jaMikeyMan schreef op woensdag 4 februari 2026 @ 22:25:
Is dat ding vrijgeschakeld in het installateursmenu?
Gasloos 2019 + WP Panasonic H-serie 7kW + 300 liter boilervat + PV 12.415Wp + Home Assistant + Hyundai Ioniq 6 First Edition + Zaptec laadpaal
update na 48 uur deze setting zonder RTC te hebben gedraaidhemertje schreef op dinsdag 3 februari 2026 @ 22:37:
@Krilo_89 @edterbak
dank voor jullie input
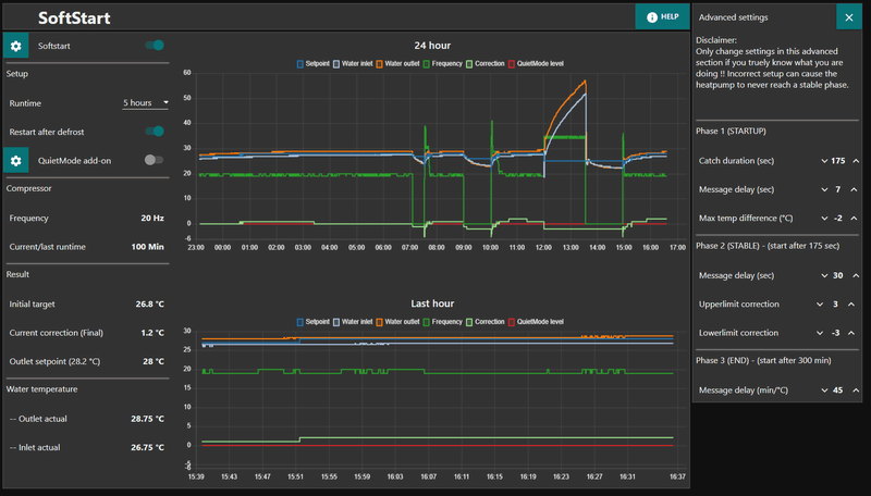
het volgende gecontroleerd en uitgevoerd:[Afbeelding]
- DHW delta -10 °C
- Limits Block DHW-run above 52 °C
- Heat delta 5 °C
- Bij 'system health' op reset geklikt
- Settings blijft bij een herstart overeind
- Heb iedere setpoint bij CCC 3 °C hoger gezet
- RTC uitgezet
- SoftStart runtime op 4 uur gezet
- QuietMode add-on staat uit
- Heb de 4 Schedule regels via de prullenbak verwijderd en weer opnieuw voor alle dagen aangemaakt
[Afbeelding]
[Afbeelding]
[Afbeelding]
[Afbeelding]
[Afbeelding]
[Afbeelding]
SYSTEM HEALTH
[...]
/f/image/gz8EnL37i2HODN9pXB4un2ZL.png?f=fotoalbum_large)
/f/image/PiMm7cu1fFumk8Y6kGRkjnRS.png?f=fotoalbum_large)
/f/image/R20QvZ1ltrS3fIyXdKCNqfDp.png?f=fotoalbum_large)
/f/image/EWOdhQrBrYoodROuay4TvTzc.png?f=fotoalbum_large)
/f/image/8Bkdzc1QnqTUKwetuIR6M38i.png?f=fotoalbum_large)
/f/image/CjbyR15QZSO7sWG9WEpnmlw4.png?f=fotoalbum_large)
:strip_exif()/f/image/gVYh6tXdeIozhmexddeI3yJ0.jpg?f=fotoalbum_large)
:strip_exif()/f/image/1GJwpGDccrosDAfbrlYsWh1a.jpg?f=fotoalbum_large)
Gasloos 2019 + WP Panasonic H-serie 7kW + 300 liter boilervat + PV 12.415Wp + Home Assistant + Hyundai Ioniq 6 First Edition + Zaptec laadpaal
Voor de zekerheid; al op het bedieningspaneel zelf gekeken ook? Vrijgave en maximum vermogen zijn twee losse instellingen. Nu ga ik er vanuit dat die 3kw instelling grijs is als deze niet is ingeschakeld. Maar you never know.
deze bedoel je?MikeyMan schreef op donderdag 5 februari 2026 @ 08:40:
[...]
Voor de zekerheid; al op het bedieningspaneel zelf gekeken ook? Vrijgave en maximum vermogen zijn twee losse instellingen. Nu ga ik er vanuit dat die 3kw instelling grijs is als deze niet is ingeschakeld. Maar you never know.
Grasping at straws
:strip_exif()/f/image/PMtbHMrF1TAXQdreTzHoBvou.jpg?f=fotoalbum_large)
Gasloos 2019 + WP Panasonic H-serie 7kW + 300 liter boilervat + PV 12.415Wp + Home Assistant + Hyundai Ioniq 6 First Edition + Zaptec laadpaal
[ Voor 71% gewijzigd door MikeyMan op 05-02-2026 09:15 ]
Hele nacht van wakker gelegen... 😝blb4 schreef op woensdag 4 februari 2026 @ 20:40:
[...]
bij retour en aanvoersensor is 't vooral t.o.v. elkaar. Dus als circulatiepomp draait en de compressor uit staat moeten ze dezelfde temperatuur aangeven.
MikeyMan schreef op donderdag 5 februari 2026 @ 17:43:
[...]
Hele nacht van wakker gelegen... 😝
Maar de kans dat ze daadwerkelijk dezelfde temperatuur aangeven lijkt me nihil. Er zit 2 kilometer vloerverwarming tussen. A
:strip_exif()/f/image/IwslYn0zYu5I5k64cN0OSKHj.jpg?f=fotoalbum_large)
@Pejdref was me vooredterbak schreef op donderdag 5 februari 2026 @ 18:12:
Kalibreren zou ik ook niet doen met -312,7°C buiten.
ik zou wachten tot het binnen en buiten ongeveer gelijk is aan temperatuur. Dan is het prima te doen lijkt mij
Als het mogelijk is, kun je ook de water-lus verkleinen door dingen dicht te zetten.
Geen reden om wakker te liggen.
[ Voor 40% gewijzigd door blb4 op 05-02-2026 21:50 ]
Panasonic J 7kW WP, boiler & HeishaMon, 6022 Wp PV, Enphase+ST GW, SOLAX SK-SU3000E 13kWh BESS, ITHO Qualityflow WTW, Elvi Smart Charging+ laadpunt, Kia EV6 84kWh EA MY25, gasloos '23
Ik hoop dat jou vvw er in werkelijkheid iets gestructureerder in ligtPejdref schreef op donderdag 5 februari 2026 @ 21:20:
[...]
[Afbeelding]
Het idee is dat de warmtewisselaar de temperatuur van de retour aanneemt als je de waterpomp een tijdje laat lopen, en daarmee wordt aanvoer gelijk aan retour. De 2km vloerverwarming maakt dus niet zoveel uit. Je kunt je pomp het beste zo hard mogelijk laten pompen voor een nauwkeuriger resultaat (omdat je uitwisseling met de warmtewisselaar nooit volledig 0 is omdat het niet perfect geïsoleerd is). Bij een buitentemperatuur dichtbij je watertemperatuur kalibreren is nog beter.
Panasonic J 7kW WP, boiler & HeishaMon, 6022 Wp PV, Enphase+ST GW, SOLAX SK-SU3000E 13kWh BESS, ITHO Qualityflow WTW, Elvi Smart Charging+ laadpunt, Kia EV6 84kWh EA MY25, gasloos '23
sensoren dus aanpassen zoals op het filmpje wordt uitgelegd?blb4 schreef op donderdag 5 februari 2026 @ 21:24:
[...]
Als daar meer dan 0,5 graden verschil tussen zit dan dit verschil verkleinen door 1 van de sensoren aan te passen.
Gasloos 2019 + WP Panasonic H-serie 7kW + 300 liter boilervat + PV 12.415Wp + Home Assistant + Hyundai Ioniq 6 First Edition + Zaptec laadpaal
Klopt. Stel Inlet geeft tijdens deze actie aan 25,5 °C Outlet geeft aan 26,0 °C. Je kan dan de inlet 0,5 omhoog zetten of de Outlet 0,5 naar beneden. Dat maakt voor de berekening van het vermogen niet uit.hemertje schreef op donderdag 5 februari 2026 @ 21:44:
[...]
sensoren dus aanpassen zoals op het filmpje wordt uitgelegd?
hemertje in "Heishamon <> Node Red voor Panasonic warmtepompen"
dank voor de toelichting en uitleg @blb4
Panasonic J 7kW WP, boiler & HeishaMon, 6022 Wp PV, Enphase+ST GW, SOLAX SK-SU3000E 13kWh BESS, ITHO Qualityflow WTW, Elvi Smart Charging+ laadpunt, Kia EV6 84kWh EA MY25, gasloos '23
Staat / stond al ingeschakeldMikeyMan schreef op donderdag 5 februari 2026 @ 08:51:
Volgens mij heeft ie 'vrijgave backup heater' of iets van die strekking. Tankverwarming is een andere setting.
Uit het Panasonic topic:
Backupheater inschakelen:Hoe je de backupheater moet inschakelen. Druk de menuknop (hamburger), pijl naar links en pijl naar beneden voor 5-10 seconden in. Selecteer backupheater, druk op Enter. Selecteer Inschakelen en druk weer op Enter. Backupheater is nu vrijgegeven.
Gasloos 2019 + WP Panasonic H-serie 7kW + 300 liter boilervat + PV 12.415Wp + Home Assistant + Hyundai Ioniq 6 First Edition + Zaptec laadpaal
Nouja, dan is dat iig uitgesloten...hemertje schreef op donderdag 5 februari 2026 @ 21:58:
[...]
Staat / stond al ingeschakeld
[Afbeelding]
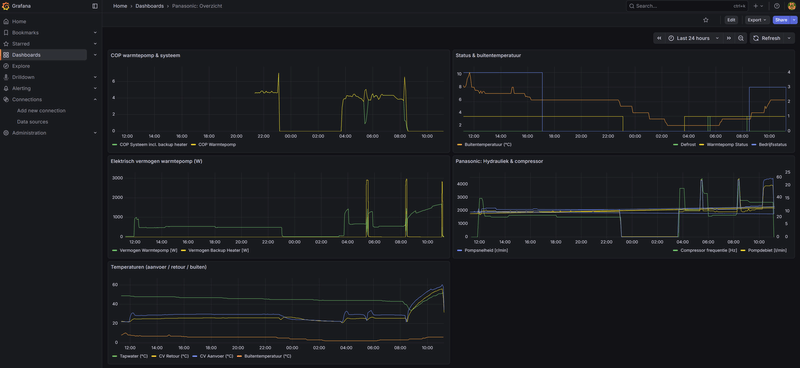
@Krilo_89 @edterbakhemertje schreef op donderdag 5 februari 2026 @ 08:31:
[...]
update na 48 uur deze setting zonder RTC te hebben gedraaid
[Afbeelding]
[Afbeelding]
[Afbeelding]
[Afbeelding]
[Afbeelding]
[Afbeelding]
met deze instellingen, afgelopen nacht met temperaturen rond het vriespunt en diverse defrosts was vanmorgen de temperatuur toch rond de gewenste temperatuur, zowel op de Pana kamerthermostaat als op de Zigbee thermostaat
[Afbeelding]
[Afbeelding]
volgens mij ben ik weer een stap dichter bij de juiste instellingen en flow!?
Gasloos 2019 + WP Panasonic H-serie 7kW + 300 liter boilervat + PV 12.415Wp + Home Assistant + Hyundai Ioniq 6 First Edition + Zaptec laadpaal
Wist ik niet. Dank je voor de uitleg. Klinkt ook logisch eigenlijk.Pejdref schreef op donderdag 5 februari 2026 @ 21:20:
[...]
[Afbeelding]
Het idee is dat de warmtewisselaar de temperatuur van de retour aanneemt als je de waterpomp een tijdje laat lopen, en daarmee wordt aanvoer gelijk aan retour. De 2km vloerverwarming maakt dus niet zoveel uit. Je kunt je pomp het beste zo hard mogelijk laten pompen voor een nauwkeuriger resultaat (omdat je uitwisseling met de warmtewisselaar nooit volledig 0 is omdat het niet perfect geïsoleerd is). Bij een buitentemperatuur dichtbij je watertemperatuur kalibreren is nog beter.
Als je temp in de kamer prima is, dan heb je je doel bereikt ja.hemertje schreef op donderdag 5 februari 2026 @ 22:01:
[...]
@Krilo_89 @edterbak
mee eens dat we de instellingen correct hebben ingesteld?
edterbak schreef op woensdag 4 februari 2026 @ 13:40:
[...]
@djoenez Ik heb sinds 1 mnd dynamisch ook via zonneplan. De DAO > Node Red progressie zal dus sneller zijn dan de periode hiervoor
Gasloos 2019 + WP Panasonic H-serie 7kW + 300 liter boilervat + PV 12.415Wp + Home Assistant + Hyundai Ioniq 6 First Edition + Zaptec laadpaal
1
| 08/02 17:09:07 - Auto-start-DHW function: DHW temperature: 45°C. Lower threshold: 45°C. Starting DHW run. |
1
| Condition 03: Block if time since last sterelization is less than 500 Hours |
Gasloos 2019 + WP Panasonic H-serie 7kW + 300 liter boilervat + PV 12.415Wp + Home Assistant + Hyundai Ioniq 6 First Edition + Zaptec laadpaal
is dit niet iets dat je met een 2-zone setup kan bewerkstelligen? Dan is er volgens mij een klep waarmee je flow tussen de 2 zone's kan sturen. Maar 't fijne weet ik er niet van..Beer070 schreef op dinsdag 10 februari 2026 @ 20:50:
Zou fijn zijn om een nieuwe stable release te hebben waar ik mee verder kan.
Een andere vraag, weten jullie of er een (extra) circulatiepomp is die te moduleren is via node red, of Shelly of heishamon of HA. (RS485 mag ook). Ik heb momenteel een DAB pomp die ik met een Shelly aan/uit kan zetten, maar als ik die aan zet staat ie standaard op laag vermogen. Ik zou graag iets vinden waar ik de flow kan moduleren. Ik ben bezig met een opstelling om de flow van de begane grond te scheiden van de bovenste verdiepingen, omdat de begane grond veel meer warmte nodig heeft dan de rest. Ik zou dit graag aansturen vanuit node red, en afhankelijk maken van de input van de verschillende ruimte thermostaten en bijvoorbeeld wind.
Jullie feedback is welkom!
Panasonic J 7kW WP, boiler & HeishaMon, 6022 Wp PV, Enphase+ST GW, SOLAX SK-SU3000E 13kWh BESS, ITHO Qualityflow WTW, Elvi Smart Charging+ laadpunt, Kia EV6 84kWh EA MY25, gasloos '23
Voor mij geen haast. Ik kan prima wachten, het is hier nog warm 😇edterbak schreef op woensdag 11 februari 2026 @ 00:05:
@Beer070
ik ben al 1wk hard bezig met de release documentatie van de nieuwe versie. Herschrijven van de git pagina naar iets dat beter onderhoudbaar is, en minder wollig.
Het kost mij meer tijd dan gedacht. En AI doet natuurlijk niet exact wat je wilt, dus dan doe je uiteindelijk alles toch zelf...
bij mij draait de laatste beta stabielBeer070 schreef op dinsdag 10 februari 2026 @ 20:50:
Zou fijn zijn om een nieuwe stable release te hebben waar ik mee verder kan.
Een andere vraag, weten jullie of er een (extra) circulatiepomp is die te moduleren is via node red, of Shelly of heishamon of HA. (RS485 mag ook). Ik heb momenteel een DAB pomp die ik met een Shelly aan/uit kan zetten, maar als ik die aan zet staat ie standaard op laag vermogen. Ik zou graag iets vinden waar ik de flow kan moduleren. Ik ben bezig met een opstelling om de flow van de begane grond te scheiden van de bovenste verdiepingen, omdat de begane grond veel meer warmte nodig heeft dan de rest. Ik zou dit graag aansturen vanuit node red, en afhankelijk maken van de input van de verschillende ruimte thermostaten en bijvoorbeeld wind.
Jullie feedback is welkom!
Gasloos 2019 + WP Panasonic H-serie 7kW + 300 liter boilervat + PV 12.415Wp + Home Assistant + Hyundai Ioniq 6 First Edition + Zaptec laadpaal
Heb je al ergens wat staan? Een tweede (of derde) paar ogen kan ook helpen. En scheelt je tijd natuurlijkedterbak schreef op woensdag 11 februari 2026 @ 00:05:
@Beer070
ik ben al 1wk hard bezig met de release documentatie van de nieuwe versie. Herschrijven van de git pagina naar iets dat beter onderhoudbaar is, en minder wollig.
Het kost mij meer tijd dan gedacht. En AI doet natuurlijk niet exact wat je wilt, dus dan doe je uiteindelijk alles toch zelf...
[ Voor 18% gewijzigd door edterbak op 11-02-2026 16:50 ]
heel fijn en goed dat je ook oog hebt voor een duidelijke communicatie en vastlegging!edterbak schreef op woensdag 11 februari 2026 @ 16:43:
@Krilo_89
https://github.com/edterbak/NodeRed2
Dit is alleen voor de tekst.
Het idee is dat ik apparte .md paginas maak voor de apparte hoofdstukken.
Makkelijker te onderhouden.
ik was gister avond het laatste bezig met installation.md. Daar moet ik mee verder.
Gasloos 2019 + WP Panasonic H-serie 7kW + 300 liter boilervat + PV 12.415Wp + Home Assistant + Hyundai Ioniq 6 First Edition + Zaptec laadpaal
Kun je nog een keer de laatste versie van je documenteer inspanning sturen?hemertje schreef op donderdag 12 februari 2026 @ 11:55:
[...]
heel fijn en goed dat je ook oog hebt voor een duidelijke communicatie en vastlegging!
Maar natuurlijk, verzonden....edterbak schreef op donderdag 12 februari 2026 @ 12:39:
[...]
Kun je nog een keer de laatste versie van je documenteer inspanning sturen?
Gasloos 2019 + WP Panasonic H-serie 7kW + 300 liter boilervat + PV 12.415Wp + Home Assistant + Hyundai Ioniq 6 First Edition + Zaptec laadpaal
[ Voor 33% gewijzigd door edterbak op 12-02-2026 21:44 ]
Gasloos 2019 + WP Panasonic H-serie 7kW + 300 liter boilervat + PV 12.415Wp + Home Assistant + Hyundai Ioniq 6 First Edition + Zaptec laadpaal
/f/image/do6cAUBVBHyAWIgBsZwvMRvJ.png?f=fotoalbum_large)
/f/image/HW6TZzjtm0Pc9Z4d73HaBlxt.png?f=fotoalbum_large)
Gasloos 2019 + WP Panasonic H-serie 7kW + 300 liter boilervat + PV 12.415Wp + Home Assistant + Hyundai Ioniq 6 First Edition + Zaptec laadpaal
Gasloos 2019 + WP Panasonic H-serie 7kW + 300 liter boilervat + PV 12.415Wp + Home Assistant + Hyundai Ioniq 6 First Edition + Zaptec laadpaal
/f/image/jUqZ03f6LKfx34ckMvUxdWgc.png?f=fotoalbum_large)
/f/image/5txoyzMzYWW5SMdlwk27euzm.png?f=fotoalbum_large)
/f/image/gC44XhXXnJKPeytPQbzMg9SB.png?f=fotoalbum_large)
/f/image/xaBGeQcgAISEHISGBHJSHcYK.png?f=fotoalbum_large)
/f/image/rzVjn7ZcBfyvujLpUf30T2ag.png?f=fotoalbum_large)
/f/image/DytyRsUFBZrVL8QLCS5Yiafc.png?f=fotoalbum_large)
[ Voor 70% gewijzigd door hemertje op 13-02-2026 11:10 ]
Gasloos 2019 + WP Panasonic H-serie 7kW + 300 liter boilervat + PV 12.415Wp + Home Assistant + Hyundai Ioniq 6 First Edition + Zaptec laadpaal
Wow..hemertje schreef op vrijdag 13 februari 2026 @ 10:43:
Hier zijn voorbeeldnamen die expliciet leunen op Heishamon, Node-RED, Flows en Panasonic-warmtepompen (Aquarea):Als opbouw voor je banner kun je bv. doen:
- HeiFlow Studio
- HeiFlow NodeLab
- HeiFlow Orchestrator
- HeishaFlow Control
- HeishaFlow NodeDesk
- Aquarea FlowBoard
- Aquarea NodeFlow
- Aquarea FlowStudio
- Aquarea HeatFlow
- Aquarea HeishaFlow
Titel: HeishaFlow Control
Subtitel: Node-RED flows for Panasonic Aquarea (Heishamon)
[Afbeelding]
[Afbeelding]
[Afbeelding]
Beter ten halve gekeerd dan ten hele gedwaald
:strip_exif()/f/image/8v2n6QyVLNk9pIBRcjTLppu2.jpg?f=fotoalbum_large)
Panasonic K-series split 9 kW, gasloos sinds dec 23 | Tesla MY LR | PV 9,6 kWp | 2 x Zendure SF 2400 AC, 17.280 kWh
de suggesties en afbeeldingen kwamen uit AIedterbak schreef op zondag 15 februari 2026 @ 12:12:
@hemertje
Vind jij het leuk om de nieuwe banner te maken voor het project?
Ik heb je suggesties van je eerder ook overwogen.
Ik leun nu nog steeds het meeste naar "HeishamoNR".
Maar voor dat je gaat starten, een vraagje hierover.
Aquarea: Dit is de naam van de warmtepomp productlijn van Panasonic.
Maar wat heeft nu het meeste naamsbekendheid onder het grote publiek? Panasonic of Aquarea?
Mijn gevoel zegt dat Panasonic bekender is.
Heisha,---
Volgens mij is de naam Heishamon samenvoegsel uit:
- mon: Monitor
- Heisha: verbastering van de H-serie pompen. De G-serie werd Geisha genoemd en vervolgens Jeisha, Keisja..etc. Maar, het PCB bordje bleef 'hangen' op Heisha-mon.
Het pcb bordje dat je kunt kopen, heet gewoon "heishamon".
Your thoughts
Gasloos 2019 + WP Panasonic H-serie 7kW + 300 liter boilervat + PV 12.415Wp + Home Assistant + Hyundai Ioniq 6 First Edition + Zaptec laadpaal
Het is software op basis van Node Red dat communiceert met de Panasonic via een Heishamon bordje, dus HeishamoNR is een prima naam.edterbak schreef op zondag 15 februari 2026 @ 12:12:
@hemertje
Ik leun nu nog steeds het meeste naar "HeishamoNR".
Maar voor dat je gaat starten, een vraagje hierover.
Aquarea: Dit is de naam van de warmtepomp productlijn van Panasonic.
Maar wat heeft nu het meeste naamsbekendheid onder het grote publiek? Panasonic of Aquarea?
Mijn gevoel zegt dat Panasonic bekender is.
Heisha,---
Volgens mij is de naam Heishamon samenvoegsel uit:
- mon: Monitor
- Heisha: verbastering van de H-serie pompen. De G-serie werd Geisha genoemd en vervolgens Jeisha, Keisja..etc. Maar, het PCB bordje bleef 'hangen' op Heisha-mon.
Het pcb bordje dat je kunt kopen, heet gewoon "heishamon".
Your thoughts
https://www.fam-oldenburger.nl/category/domotica/
ik vind het leuk om eens out of te box te denken of met een knipoog een leuk alternatief te bedenken, altijd binnen de lijntjes kleuren maakt het leven saaiBazemanKM schreef op zondag 15 februari 2026 @ 12:42:
[...]
Het is software op basis van Node Red dat communiceert met de Panasonic via een Heishamon bordje, dus HeishamoNR is een prima naam.
[ Voor 6% gewijzigd door hemertje op 15-02-2026 13:09 ]
Gasloos 2019 + WP Panasonic H-serie 7kW + 300 liter boilervat + PV 12.415Wp + Home Assistant + Hyundai Ioniq 6 First Edition + Zaptec laadpaal
Ja, uiteraard AI. Maar daar heb ik geen probleem mee hoor.hemertje schreef op zondag 15 februari 2026 @ 13:09:
[...]
ik vind het leuk om eens out of te box te denken of met een knipoog een leuk alternatief te bedenken, altijd binnen de lijntjes kleuren maakt het leven saai![]()
toch?
maar HeishamoNR is een prima naam en leuke woordspeling!
[ Voor 20% gewijzigd door edterbak op 15-02-2026 15:08 ]
Primaedterbak schreef op zondag 15 februari 2026 @ 13:41:
[...]
Ja, uiteraard AI. Maar daar heb ik geen probleem mee hoor.De afbeeldingen die je als voorbeeld gaf waren cool!! Ik heb wat geprobeerd in chatgpt en copilot, maar dat is een no-go tov van jouw voorbeeldjes.
Dus, als jij dat stukje leuk vind om te doen... GRAAG![]()
![]()
![]()
Ik heb nu even geen tijd.
Maar ik zal straks nog even meer input geven![]()
![]()
![]()
Ps,
Ik heb je DM gelezen. Ik heb nog niet echt in depth gekeken naar wat je laat zien.
Maar dat doe ik nog. Ik wil even focussen op afronding
Gasloos 2019 + WP Panasonic H-serie 7kW + 300 liter boilervat + PV 12.415Wp + Home Assistant + Hyundai Ioniq 6 First Edition + Zaptec laadpaal
:strip_exif()/f/image/p9XgI2D0SVDR0KKSyQe5Pcbr.png?f=user_large)
![]() | ![]() | ![]() |
![]() |
/f/image/66wBi3vuXI0nDf0JRn3qa0L9.png?f=fotoalbum_large)
Gasloos 2019 + WP Panasonic H-serie 7kW + 300 liter boilervat + PV 12.415Wp + Home Assistant + Hyundai Ioniq 6 First Edition + Zaptec laadpaal
Wow . Ja dit is zeker in de richting!!hemertje schreef op dinsdag 17 februari 2026 @ 14:19:
De gewenste elementen: Heishamon PCB (links, futuristisch/sketchy cartoon), HeishamoNR tekst (midden, wit/rood), en Node-RED icoon (rechts, oranje).
AI heeft een 16:9 master gegenereerd met alle elementen in de middelste horizontale baan, zodat je deze perfect kunt croppen naar de gewenste afmeting.
[Afbeelding]
Wil je nog aanpassingen aan:
De stijl van de PCB (moet het meer "handgetekend" of juist strakker cartoon?);
De tekst (lettertype of de verhouding tussen wit en rood?);
De achtergrond (nu heel donker/clean, wil je daar nog een subtiel patroon of grid in?).
Laat maar weten of dit de juiste richting is!
nee daar beginnen we niet aanBeekforel schreef op dinsdag 17 februari 2026 @ 14:25:
@hemertje heb je ChatGPT al toegang gegeven tot het zelf kunnen posten?![]()
Gasloos 2019 + WP Panasonic H-serie 7kW + 300 liter boilervat + PV 12.415Wp + Home Assistant + Hyundai Ioniq 6 First Edition + Zaptec laadpaal
ik heb letterlijk je opmerkingen met voorbeeld plaatje geplakt en dit kwam eruitedterbak schreef op dinsdag 17 februari 2026 @ 14:45:
[...]
Kostte het je heel veel moeite om dit plaatje te maken?
Im impressed
Gasloos 2019 + WP Panasonic H-serie 7kW + 300 liter boilervat + PV 12.415Wp + Home Assistant + Hyundai Ioniq 6 First Edition + Zaptec laadpaal
Gasloos 2019 + WP Panasonic H-serie 7kW + 300 liter boilervat + PV 12.415Wp + Home Assistant + Hyundai Ioniq 6 First Edition + Zaptec laadpaal
Gasloos 2019 + WP Panasonic H-serie 7kW + 300 liter boilervat + PV 12.415Wp + Home Assistant + Hyundai Ioniq 6 First Edition + Zaptec laadpaal
Gasloos 2019 + WP Panasonic H-serie 7kW + 300 liter boilervat + PV 12.415Wp + Home Assistant + Hyundai Ioniq 6 First Edition + Zaptec laadpaal
Gasloos 2019 + WP Panasonic H-serie 7kW + 300 liter boilervat + PV 12.415Wp + Home Assistant + Hyundai Ioniq 6 First Edition + Zaptec laadpaal
Panasonic J 7kW WP, boiler & HeishaMon, 6022 Wp PV, Enphase+ST GW, SOLAX SK-SU3000E 13kWh BESS, ITHO Qualityflow WTW, Elvi Smart Charging+ laadpunt, Kia EV6 84kWh EA MY25, gasloos '23
This one .. I LIKE !!!!
me like tooooedterbak schreef op dinsdag 17 februari 2026 @ 22:15:
[...]
This one .. I LIKE !!!!
Wat mij betreft een winnaar
Gasloos 2019 + WP Panasonic H-serie 7kW + 300 liter boilervat + PV 12.415Wp + Home Assistant + Hyundai Ioniq 6 First Edition + Zaptec laadpaal
[ Voor 57% gewijzigd door edterbak op 17-02-2026 22:47 ]
misschien 1 kritiekpuntje: HeishaMon is een enkel board, dit lijkt wel een dubbel board
Panasonic J 7kW WP, boiler & HeishaMon, 6022 Wp PV, Enphase+ST GW, SOLAX SK-SU3000E 13kWh BESS, ITHO Qualityflow WTW, Elvi Smart Charging+ laadpunt, Kia EV6 84kWh EA MY25, gasloos '23
wat lijkt je nog mooier?edterbak schreef op dinsdag 17 februari 2026 @ 22:26:
Als dit geen 10 miljoen stars oplevert weet ik het ook niet meer![]()
Dit is het voor nu![]()
Ik hou het bijna voor onmogelijk houden hoor... Maar, als je straks ineens met iets beter en NOG mooiers komt, kan ik het zo aanpassen.
Ik vind het gelikt
Gasloos 2019 + WP Panasonic H-serie 7kW + 300 liter boilervat + PV 12.415Wp + Home Assistant + Hyundai Ioniq 6 First Edition + Zaptec laadpaal
dat zijn de grote en klein boven elkaarblb4 schreef op dinsdag 17 februari 2026 @ 22:45:
[...]
misschien 1 kritiekpuntje: HeishaMon is een enkel board, dit lijkt wel een dubbel board
Gasloos 2019 + WP Panasonic H-serie 7kW + 300 liter boilervat + PV 12.415Wp + Home Assistant + Hyundai Ioniq 6 First Edition + Zaptec laadpaal
Gasloos 2019 + WP Panasonic H-serie 7kW + 300 liter boilervat + PV 12.415Wp + Home Assistant + Hyundai Ioniq 6 First Edition + Zaptec laadpaal
Hij draait hier nu met de laatste Alpha-44107b1hemertje schreef op woensdag 18 februari 2026 @ 14:18:
Ter info:
er is een nieuwe HeisHamon firmware (test) ter beschikking:
thehog in "HeishaMon - Panasonic Aquarea monitoring"
Panasonic J 7kW WP, boiler & HeishaMon, 6022 Wp PV, Enphase+ST GW, SOLAX SK-SU3000E 13kWh BESS, ITHO Qualityflow WTW, Elvi Smart Charging+ laadpunt, Kia EV6 84kWh EA MY25, gasloos '23
[ Voor 4% gewijzigd door edterbak op 19-02-2026 22:47 ]
[ Voor 68% gewijzigd door boredgeestje op 21-02-2026 18:14 ]
This post was created with 100% recycled electrons
1
2
3
4
5
6
7
8
9
10
11
12
13
14
15
16
17
18
| //10-06-2025
if (global.get('F_CCC', "file") === undefined) {
global.set('F_CCC',{},"file"); // create the empty variable....
global.set('F_CCC.z1.ot1', global.get('war_ot1', "file"), "file"); global.set('war_ot1', undefined, "file");
global.set('F_CCC.z1.ot2', global.get('war_ot2', "file"), "file"); global.set('war_ot2', undefined, "file");
global.set('F_CCC.z1.ot3', global.get('war_ot3', "file"), "file"); global.set('war_ot3', undefined, "file");
global.set('F_CCC.z1.wt1', global.get('war_wt1', "file"), "file"); global.set('war_wt1', undefined, "file");
global.set('F_CCC.z1.wt2', global.get('war_wt2', "file"), "file"); global.set('war_wt2', undefined, "file");
global.set('F_CCC.z1.wt3', global.get('war_wt3', "file"), "file"); global.set('war_wt3', undefined, "file");
global.set('F_CCC.z1.state', global.get('Correction_0_WAR_on_off', "file"), "file"); global.set('Correction_0_WAR_on_off', undefined, "file");
global.set('F_CCC.z1.setpoint', global.get('F_WAR_SP'), "file"); global.set('F_WAR_SP', undefined);
global.set('F_CCC.z1.chart', global.get('war_chart', "file"), "file");
global.set('F_CCC.z2.chart', global.get('war_chart', "file"), "file"); global.set('war_chart', undefined, "file");
} |
Op de homepagina van het dashboard onder het kopje 'DHW' staat een toggle 'Force DHW'. Die gebruik ik.edterbak schreef op zaterdag 21 februari 2026 @ 20:21:
@boredgeestje
Hoe start je force dhw? welk dashboard welk knopje
This post was created with 100% recycled electrons
Ik vind het lastig om de json te interpreteren. Ik kan de variabelen wel vinden war_ot1/war_wt1, etc.edterbak schreef op zaterdag 21 februari 2026 @ 20:15:
@boredgeestje
Je edit 1, WAR lijn missing.
Kun je in je reverted versie kijken naar je variabelen voor mij? Ik heb dit staan als bron om het te migreren naar de nieuwe naam. Maar ik denk dat ik daar een vergissing in heb gemaakt dan.
Bestaan deze variabelen bij jou? Die bevatten toch de huidige war lijn?
'war_ot1', 'war_ot2', 'war_ot3',... etc. zie onderstaande code.code:
1 2 3 4 5 6 7 8 9 10 11 12 13 14 15 16 17 18//10-06-2025 if (global.get('F_CCC', "file") === undefined) { global.set('F_CCC',{},"file"); // create the empty variable.... global.set('F_CCC.z1.ot1', global.get('war_ot1', "file"), "file"); global.set('war_ot1', undefined, "file"); global.set('F_CCC.z1.ot2', global.get('war_ot2', "file"), "file"); global.set('war_ot2', undefined, "file"); global.set('F_CCC.z1.ot3', global.get('war_ot3', "file"), "file"); global.set('war_ot3', undefined, "file"); global.set('F_CCC.z1.wt1', global.get('war_wt1', "file"), "file"); global.set('war_wt1', undefined, "file"); global.set('F_CCC.z1.wt2', global.get('war_wt2', "file"), "file"); global.set('war_wt2', undefined, "file"); global.set('F_CCC.z1.wt3', global.get('war_wt3', "file"), "file"); global.set('war_wt3', undefined, "file"); global.set('F_CCC.z1.state', global.get('Correction_0_WAR_on_off', "file"), "file"); global.set('Correction_0_WAR_on_off', undefined, "file"); global.set('F_CCC.z1.setpoint', global.get('F_WAR_SP'), "file"); global.set('F_WAR_SP', undefined); global.set('F_CCC.z1.chart', global.get('war_chart', "file"), "file"); global.set('F_CCC.z2.chart', global.get('war_chart', "file"), "file"); global.set('war_chart', undefined, "file"); }
This post was created with 100% recycled electrons
[ Voor 3% gewijzigd door edterbak op 22-02-2026 13:57 ]
/f/image/IL7yDhoA5JtqKMQ7xQyZBnGU.png?f=fotoalbum_large)
code:
1 2 3 4 5 6 7 8 9 10 11 12 13 14 15 16 17 18 19 20 21 22 23 24 25 26 27 28 29 30 31 32 33 34 35 36 37 38 39 40 41 42 43 44 45 46 47 48 49 50 51 52 53 54 55 56 57 58 Flow version 26.1.4 Beta 22/02 14:37:00 - MQTT Reply: Max_Pump_Duty: 182 22/02 14:36:55 - MQTT Command: SetMaxPumpDuty: 182 (pump speed) 22/02 14:36:55 - Compressor: running 22/02 14:36:55 - Function Pump speed: Max pumpspeed set to 182 (62%) (DHW) 22/02 14:35:15 - MQTT Reply: Force_DHW_State: 1 22/02 14:35:15 - SYSTEM (Read-only) - ThreeWay Valve: DHW 22/02 14:35:12 - MQTT Command: SetForceDHW: 1 22/02 14:35:10 - MQTT Reply: Operating_Mode_State: 3 22/02 14:35:07 - Scheduler: Enable ForceDHW 22/02 14:35:05 - MQTT Command: SetOperationMode: 3 22/02 14:35:05 - Scheduler: Operation mode change to (3)DHW-Only 22/02 14:35:02 - Scheduler: Stored next operating mode is set to 0 22/02 14:34:00 - MQTT Reply: Max_Pump_Duty: 94 22/02 14:33:58 - MQTT Command: SetMaxPumpDuty: 94 (pump speed) 22/02 14:33:55 - Compressor: stopped 22/02 14:33:55 - Function Pump speed: Max pumpspeed set to 94 (16%) (Low) 22/02 14:33:55 - MQTT Reply: Operating_Mode_State: 0 22/02 14:33:55 - SYSTEM (Read-only) - ThreeWay Valve: ROOM 22/02 14:33:51 - MQTT Command: SetOperationMode: 0 22/02 14:33:46 - Scheduler: Revert to previous operating mode: 0 22/02 14:33:45 - MQTT Reply: Force_DHW_State: 1 22/02 14:33:44 - MQTT Command: SetForceDHW: 1 22/02 14:33:44 - Scheduler: Enable ForceDHW 22/02 14:33:41 - Scheduler: Operation mode already (3)DHW-Only 22/02 14:33:40 - MQTT Reply: Force_DHW_State: 0 22/02 14:33:40 - Scheduler: End ForceDHW cycle detected. Reverting Operating Mode in 15 minutes... 22/02 14:33:36 - MQTT Command: SetForceDHW: 0 22/02 14:33:36 - Scheduler: Manually stopped ForceDHW. Reverting Operating Mode in 10 seconds 22/02 13:31:21 - MQTT Reply: Force_DHW_State: 1 22/02 13:31:15 - MQTT Command: SetForceDHW: 1 22/02 13:31:15 - Scheduler: Enable ForceDHW 22/02 13:31:13 - Scheduler: Operation mode already (3)DHW-Only 22/02 13:10:54 - MQTT Reply: Max_Pump_Duty: 182 22/02 13:10:49 - MQTT Command: SetMaxPumpDuty: 182 (pump speed) 22/02 13:10:49 - Compressor: running 22/02 13:10:49 - Function Pump speed: Max pumpspeed set to 182 (62%) (DHW) 22/02 13:07:44 - SYSTEM (Read-only) - ThreeWay Valve: DHW 22/02 11:36:20 - Function CCC (Zone 1): Setpoint change: From 29.3 to 29.2 °C 22/02 11:28:53 - Function CCC (Zone 1): Setpoint change: From 29.2 to 29.3 °C 22/02 11:16:18 - Function CCC (Zone 1): Setpoint change: From 29.3 to 29.2 °C 22/02 10:48:53 - Function CCC (Zone 1): Setpoint change: From 29.2 to 29.3 °C 22/02 10:21:15 - Function CCC (Zone 1): Setpoint change: From 29.3 to 29.2 °C 22/02 09:58:53 - Function CCC (Zone 1): Setpoint change: From 29.4 to 29.3 °C 22/02 09:36:16 - MQTT Reply: Z1_Heat_Curve_Target_High_Temp: 30 22/02 09:36:12 - MQTT Command: SetCurves: (Zone 1) Target: 30 (SP Calculation) 22/02 09:36:12 - Function CCC (Zone 1): Setpoint change: From 29.3 to 29.4 °C 22/02 09:27:51 - MQTT Reply: Heatpump_State: 1 22/02 09:27:46 - MQTT Command: SetHeatpump: 1 (GUI) 22/02 09:27:41 - MQTT Reply: Operating_Mode_State: 3 22/02 09:27:39 - MQTT Command: SetOperationMode: 3 (SoftStart) 22/02 09:27:39 - Auto-start-DHW function: DHW temperature: 43°C. Lower threshold: 43°C. Starting DHW run. 22/02 09:27:39 - Auto-start-DHW function: Heatpump is off. Turning on for Auto-start-DHW function 22/02 09:01:11 - Function CCC (Zone 1): Setpoint change: From 29.2 to 29.3 °C 22/02 08:43:53 - Function CCC (Zone 1): Setpoint change: From 29.3 to 29.2 °C
Gasloos 2019 + WP Panasonic H-serie 7kW + 300 liter boilervat + PV 12.415Wp + Home Assistant + Hyundai Ioniq 6 First Edition + Zaptec laadpaal
Ahedterbak schreef op zondag 22 februari 2026 @ 13:56:
@boredgeestje en anderen die wellicht nog op v25.02 zitten.
Ik heb een screenshot nodig van het volgende:
De WAR functie schrijft variabellen weg onder de naam WAR of F_WAR. war_ot1..etc.
Ik wil graag weten welke variabellen er bij jullie aanwezig zijn. Ik denk dat ik een schrijffoutje gemaakt heb ergens, waardoor de WAR lijnen niet goed geïmporteerd wordt.
Even naar beneden scrollen in de lijst.
[Afbeelding]
[ Voor 4% gewijzigd door boredgeestje op 22-02-2026 15:12 ]
This post was created with 100% recycled electrons
Ik heb gisteravond de update gedaan en kan je niet meer helpen met een screenshot. Ook bij mij stonden de WAR/CCC lijnen niet goed (lege grafiek) en kwam er een foutmelding in het log om daarop te attenderen "Function CCC (Zone 1): Profile temperatures are not correctly set in the dashboard. Waiting for Panasonic import or user input".edterbak schreef op zondag 22 februari 2026 @ 13:56:
@boredgeestje en anderen die wellicht nog op v25.02 zitten.
Ik heb een screenshot nodig van het volgende:
De WAR functie schrijft variabellen weg onder de naam WAR of F_WAR. war_ot1..etc.
Ik wil graag weten welke variabellen er bij jullie aanwezig zijn. Ik denk dat ik een schrijffoutje gemaakt heb ergens, waardoor de WAR lijnen niet goed geïmporteerd wordt.
Even naar beneden scrollen in de lijst.
[Afbeelding]
[ Voor 6% gewijzigd door sunny9 op 22-02-2026 15:19 ]
kan me herinneren dat ik dit destijds iid ook had, zie mijn eerdere meldingen van januarisunny9 schreef op zondag 22 februari 2026 @ 15:10:
[...]
Het typische was dat alle waarden aan de linkerkant op de CCC pagina bij Temperature Profile wel goed stonden. Alle waarden even heen en weer toggelen (graadje erbij en weer eraf) loste het voor mij op, daarna werd de grafiek netjes geplot en deed de CCC functie het weer.
Gasloos 2019 + WP Panasonic H-serie 7kW + 300 liter boilervat + PV 12.415Wp + Home Assistant + Hyundai Ioniq 6 First Edition + Zaptec laadpaal
Heb je inmiddels dan wel deze staan in de context store (zo heet dat ding daar)boredgeestje schreef op zondag 22 februari 2026 @ 15:04:
[...]
Ah
In dat geval. Screenshot van situatie met flow v26.2.1 draaiende.
Nieuwe CCC setpoints zie ik in F_CCC (oid) staan onder z1.
[Afbeelding]
Dank voor je toelichtingsunny9 schreef op zondag 22 februari 2026 @ 15:10:
[...]
Ik heb gisteravond de update gedaan en kan je niet meer helpen met een screenshot. Ook bij mij stonden de WAR/CCC lijnen niet goed (lege grafiek) en kwam er een foutmelding in het log om daarop te attenderen "Function CCC (Zone 1): Profile temperatures are not correctly set in the dashboard. Waiting for Panasonic import or user input".
Het typische was dat alle waarden aan de linkerkant op de CCC pagina bij Temperature Profile wel goed stonden. Alle waarden even heen en weer toggelen (graadje erbij en weer eraf) loste het voor mij op, daarna werd de grafiek netjes geplot en deed de CCC functie het weer.
Het enige kleine issue dat ik na de update heb is dat ik foutmeldingen krijgen in de NR debugger
"TypeError: Cannot read properties of undefined (reading 'payload')". De foutmelding komt van het tabblad WP Solar van de functie "Draw chart". Ik maak geen gebruik van Solar functies, maar ergens veroorzaakt dit dus foutmeldingen. Iemand enig idee wat dit veroorzaakt en of ik deze melding kan blokkeren?
Tenslotte heb ik nog een vraag: ik heb gisteren na de update ook de P1 sensoren voor verbruik en productie gekoppeld. Ik kan alleen niet vinden wat dit doet qua functionaliteit of in welke plots dit terecht moet komen. Staat dit ergens beschreven?
Edit: ik heb de code van de Draw chart node eens proberen te begrijpen. Het lijkt er verdacht op dat mijn vraag over de P1 sensoren het issue veroorzaakt van de draw chart. Ik ga de P1 sensoren er weer af halen, het werkte prima zonder. Ik vermoed dat hier de foutmelding in NR vandaan komt.
Ja, daar refereerde ik aan. Die zijn nu aanwezig (na zelf CCC setpoints ingesteld te hebben)edterbak schreef op zondag 22 februari 2026 @ 17:23:
[...]
Heb je inmiddels dan wel deze staan in de context store (zo heet dat ding daar)
F_CCC.z1.ot1
F_CCC.z1.ot2
..
Etc.
This post was created with 100% recycled electrons
[ Voor 99% gewijzigd door edterbak op 22-02-2026 20:28 ]
From log:code:
1 2 3 4 5 6 7 8 9 10 11 12 13 14 15 16 17 18 19 20 21 22 23 24 25 26 27 28 29 30 31 32 33 34 35 36 37 38 39 40 41 42 43 44 45 46 47 48 49 50 51 52 53 54 55 56 57 58 59 60 61 62 63 64 65 66 67 68 69 70 71 72 73 74 75 76 77 78 79 80 81 82 83 84 85 86 87 88 89 90 91 92 93 94 95 96 97 98 99 100 101 102 103 104 105 106 107 108 109 110 111 112 113 114 115 116 117 118 119 120 121 122 123 124 125 126 127 128 129 130 131 132 133 134 135 136 137 138 139 140 141 142 143 144 145 146 147 148 149 150 151 152 153 154 155 156 157 158 159 160 161 162 163 164 165 166 167 168 169 170 171 172 173 174 175 176 177 178 179 180 181 182 183 184 185 186 187 188 189 190 191 192 193 194 195 196 197 198 199 200 201 202 203 204 205 206 207 208 209 210 211 212 213 214 215 216 217 218 219 220 221 222 223 224 225 226 227 228 229 230 231 232 233 234 235// >> trigger 1 // DHW / Sterilisation? This is defined in the topic // Topic: DHW or topic: Sterilization // payload 1 > initiate sequence. // Operating mode (0=Heat only, 1=Cool only, 2=Auto(Heat), 3=DHW only, 4=Heat+DHW, 5=Cool+DHW, 6=Auto(Heat)+DHW, 7=Auto(Cool), 8=Auto(Cool)+DHW) // Declaration of the variables. var msg1 = {}, msg2 = {}, msg3 = {}, msg4 = {}, msg99 = {}; msg99.topic = 'Scheduler'; // msg1 Output towards Operation mode // msg2 Output towards Force DHW mode on/off // msg3 output towards Force Sterilization on/off // msg4 empty //var TOP20_ThreeWay_Valve_State =global.get('TOP20_ThreeWay_Valve_State'); // valvue position var TOP10_DHW_Temp =global.get('TOP10_DHW_Temp'); // Current temperature of DHW vessel. var TOP9_DHW_Target_Temp =global.get('TOP9_DHW_Target_Temp',"file"); // Programmed DHW target temperature var TOP2_Force_DHW_State =global.get('TOP2_Force_DHW_State'); // Current DHW state (on / off). if (TOP2_Force_DHW_State === undefined) { return null; } var TOP4_Operating_Mode_State =global.get('TOP4_Operating_Mode_State',"file"); // get Current OperationMode var TOP69_Sterilization_State =global.get('TOP69_Sterilization_State',"file"); // Current sterilization state (on / off) if (TOP69_Sterilization_State === undefined) { return null; } // var TOP70_Sterilization_Temp =global.get('TOP70_Sterilization_Temp',"file"); // Programmed sterilization target temperature var DHW_threshold_upper =global.get('DHW_threshold_upper',"file"); // Programmed treshold DHW tank temperature set from GUI var DHW_boost_state =global.get('DHW_boost_state',"file"); var F_stored_next_operating_mode=global.get('F_stored_next_operating_mode',"file"); var F_SOLAR = global.get('F_SOLAR',"file"); var Sterilization_active = global.get('Sterilization_active', "file"); var Force_DHW_active = global.get('Force_DHW_active', "file"); var old_OM; // create empty variable. var new_OM; // create empty variable. if (TOP4_Operating_Mode_State === undefined || F_SOLAR === undefined || F_SOLAR.function_active_state === undefined || TOP10_DHW_Temp === undefined ) { return null; } /* Information about default Panasonic behaviour: What happens if on the remote controller (not node red) you : //////////////////// // Press ForceDHW // //////////////////// 1 - Current OperatingMode is stored. 2 - Pump goes to DHW-Only 3 - Threewayvalve to position DHW 4 - Compressor on *** do DHW Run *** When the target temperature is reached, then: 5 - Pump OperatingMode goes back to stored mode 6 - Threeway valve to position HEAT 7 - ForceDHW is disabled (automatically) 8 - Continue normal operation in HEAT. But what happens if you send through MQTT the command: topic:"panasonic_heat_pump/commands/SetDHWTemp" with payload:"1" Step 1, 2 and 5 are not done. So these need to be done manually.... But step 7 is done. For the end of the ForceDHW run, listening to the state change of ForceDHW from 1 to 0 is working. Same applies for the sterelization run! When the compressor stops and the ellecric heater continues to to heat up water to the target temperature. When temperature is reached: - The Threeway valve goes to HEAT mode, - The water flow stops. - When the temperature drops low enough, the Sterelization run toggle is set to 0. Soo... This function manages the missing steps for the node red users. IF a user presses ForceDHW on the NodeREd flow, the ForceDHW 1 command will be sent, but also the missing steps 1, 2 and 5 will be taken care of! */ //////////////////////////////////////////////////////////////////////////////// // START OF THE CYCLE // //////////////////////////////////////////////////////////////////////////////// // START Force DHW cycle if (msg.topic === 'DHW' && msg.payload === 1 && TOP10_DHW_Temp < DHW_threshold_upper && F_SOLAR.function_active_state !== 1) { // There is a temperature condition to start DHW heating or not. Change to your own desire. // Operating mode (0=Heat only, 1=Cool only, 2=Auto(Heat), 3=DHW only, 4=Heat+DHW, 5=Cool+DHW, 6=Auto(Heat)+DHW, 7=Auto(Cool), 8=Auto(Cool)+DHW) global.set('TOP2_Force_DHW_State', undefined, "file"); // To prevent early DHW-END trigger old_OM = TOP4_Operating_Mode_State; if (TOP4_Operating_Mode_State === 7) { old_OM = 2; } if (TOP4_Operating_Mode_State === 8) { old_OM = 6; } if (F_stored_next_operating_mode === undefined) { global.set('F_stored_next_operating_mode', old_OM, "file"); msg99.payload = 'Stored next operating mode is set to ' + old_OM; node.send([null, null, null, null, msg99]); } setTimeout(function() { // Operation mode change msg1.payload = 3; if (TOP4_Operating_Mode_State === 3) { msg99.payload = 'Operation mode already (3)DHW-Only'; } if (TOP4_Operating_Mode_State !== 3) { msg99.payload = 'Operation mode change to (3)DHW-Only'; } node.send([null, null, null, null, msg99]); // send new_OM if (TOP4_Operating_Mode_State !== 3) { node.send([msg1,null]); } }, 2500); setTimeout(function () { // Set ForceDHW msg2.payload = 1; global.set('F_RTC.automation_active', 0, "file"); msg99.payload = 'Enable ForceDHW'; node.send([null, msg2, null, null, msg99]); global.set('Force_DHW_active', 1, "file"); }, 5000); // global.set('Force_DHW_active', 1, "file"); return null; } // START Force Sterilization cycle if (msg.topic === 'Sterilization' && msg.payload === 1 && F_SOLAR.function_active_state !== 1) { // Operating mode (0=Heat only, 1=Cool only, 2=Auto(Heat), 3=DHW only, 4=Heat+DHW, 5=Cool+DHW, 6=Auto(Heat)+DHW, 7=Auto(Cool), 8=Auto(Cool)+DHW) global.set('TOP69_Sterilization_State', undefined, "file"); // To prevent early Sterelization-End trigger old_OM = TOP4_Operating_Mode_State; if (TOP4_Operating_Mode_State === 7) { old_OM = 2; } if (TOP4_Operating_Mode_State === 8) { old_OM = 6; } if (F_stored_next_operating_mode === undefined) { global.set('F_stored_next_operating_mode', old_OM, "file"); msg99.payload = 'Stored next operating mode is set to ' + old_OM; node.send([null, null, null, null, msg99]); } setTimeout(function () { // Operation mode change msg1.payload = 3; if (TOP4_Operating_Mode_State === 3) { msg99.payload = 'Operation mode already (3)DHW-Only'; } if (TOP4_Operating_Mode_State !== 3) { msg99.payload = 'Operation mode change to (3)DHW-Only'; } node.send([null, null, null, null, msg99]); // send new_OM if (TOP4_Operating_Mode_State !== 3) { node.send([msg1, null]); } }, 2500); setTimeout(function () { // Set ForceSterilization msg2.payload = 1; msg2.topic = 'Sterilization'; //global.set('Sterilization_active', 1, "file"); global.set('F_RTC.automation_active', 0, "file"); msg99.payload = 'Enable ForceSterilization'; node.send([null, null, msg2, null, msg99]); }, 5000); global.set('Sterilization_active', 1, "file"); return null; } //////////////////////////////////////////////////////////////////////////////// // END OF THE CYCLE // //////////////////////////////////////////////////////////////////////////////// // END FORCE DHW cycle ////////////////////// if (Force_DHW_active === 1 && (TOP2_Force_DHW_State === 0 || (msg.topic == 'DHW' && msg.payload === 0))) { // Operating mode (0=Heat only, 1=Cool only, 2=Auto(Heat), 3=DHW only, 4=Heat+DHW, 5=Cool+DHW, 6=Auto(Heat)+DHW, 7=Auto(Cool), 8=Auto(Cool)+DHW) new_OM = F_stored_next_operating_mode; global.set('Force_DHW_active', 0, "file"); var delay = 1000*60*15; // 15 minutes delay if (TOP2_Force_DHW_State === 1) { // This means that the user disabled ForceDHW via GUI.. Should react fast instead of timely. msg2.payload = 0; msg99.payload = 'Manually stopped ForceDHW. Reverting Operating Mode in 10 seconds'; node.send([null, msg2, null, null, msg99]); delay = 1000*10; // 10 seconds } else { msg99.payload = 'End ForceDHW cycle detected. Reverting Operating Mode in 15 minutes...'; node.send([null, null, null, null, msg99]); } setTimeout(function() { // Revert Operating Mode msg1.payload = new_OM; global.set('F_stored_next_operating_mode', undefined, "file"); if (msg1.payload !== undefined) { msg99.payload = 'Revert to previous operating mode: ' + new_OM; node.send([msg1, null, null, null, msg99]); } }, delay); return null; } // END Sterilization cycle (Automatic) ////////////////////////////////////// if (Sterilization_active === 1 && (TOP69_Sterilization_State === 0 || (msg.payload === 0 && msg.topic === 'Sterilization'))) { // Operating mode (0=Heat only, 1=Cool only, 2=Auto(Heat), 3=DHW only, 4=Heat+DHW, 5=Cool+DHW, 6=Auto(Heat)+DHW, 7=Auto(Cool), 8=Auto(Cool)+DHW) new_OM = F_stored_next_operating_mode; global.set('Sterilization_active', 0, "file"); var delay = 1000 * 10; // 10 seconds delay if (TOP69_Sterilization_State === 1) { // This means that the user disabled ForceSterilization via GUI.. Should react fast instead of timely. msg3.payload = 0; if (new_OM !== undefined) {msg99.payload = 'Manually stopped ForceSterilization. Reverting Operating Mode in 10 seconds'; node.send([null, null, null, null, msg99]) ; } node.send([null, null, msg3, null, null]); } else { msg99.payload = 'End ForceSterilization cycle detected. Reverting Operating Mode in 10 seconds...'; node.send([null, null, null, null, msg99]); } setTimeout(function () { // Revert Operating Mode msg1.payload = new_OM; global.set('F_stored_next_operating_mode', undefined, "file"); if (new_OM !== undefined) { msg99.payload = 'Revert to previous operating mode: ' + new_OM; node.send([msg1, null, null, null, msg99]); } }, delay); return null; } var TOP9_DHW_Target_Temp_Secondairy = global.get('TOP9_DHW_Target_Temp_Secondairy', "file"); var DHW_boost_state = global.get('DHW_boost_state', "file"); // END DHW_boost_state cycle (Automatic) if (DHW_boost_state === 1 && Force_DHW_active === 1) { if ((TOP2_Force_DHW_State === 0) || (msg.topic === 'DHW' && msg.payload === 0)) { new_OM = F_stored_next_operating_mode; // Operating mode (0=Heat only, 1=Cool only, 2=Auto(Heat), 3=DHW only, 4=Heat+DHW, 5=Cool+DHW, 6=Auto(Heat)+DHW, 7=Auto(Cool), 8=Auto(Cool)+DHW) if (TOP4_Operating_Mode_State !== F_stored_next_operating_mode && F_stored_next_operating_mode !== undefined) {setTimeout(function(){ msg1.payload = new_OM; // set operationmode to remove DHW node.send([msg1,null,null,null]); // send msg1 only, other outputs are null }, 5000);} global.set('Force_DHW_active',0,"file"); global.set('F_stored_next_operating_mode',undefined,"file"); msg99.payload = 'Stored next operating mode is removed'; node.send([null, null, null, null, msg99]); msg2.payload = 0; // Turn off Force DHW mode msg2.topic = 'DHW End'; var dhw_sp_low = global.get('F_SOLAR.dhw_sp_low',"file"); if (dhw_sp_low === undefined){ dhw_sp_low = null;} msg4.payload = dhw_sp_low; msg4.topic = 'dhw_sp' return [null, msg2,null,msg4]; } }
1
2
3
4
5
6
7
8
9
10
11
12
13
| 22/02 23:14:27 - Compressor: stopped 22/02 23:14:22 - SYSTEM (Read-only) - ThreeWay Valve: ROOM 22/02 23:14:22 - Scheduler: End ForceDHW cycle detected. Reverting Operating Mode in 15 minutes... ... 22/02 22:28:12 - Compressor: running 22/02 22:25:16 - MQTT Reply: Force_DHW_State: 1 22/02 22:25:13 - MQTT Command: SetForceDHW: 1 (SoftStart) 22/02 22:25:12 - Function SoftStart (Zone 1): SoftStart function end 22/02 22:25:12 - Compressor: stopped 22/02 22:25:12 - MQTT Reply: Operating_Mode_State: 3 22/02 22:25:12 - SYSTEM (Read-only) - ThreeWay Valve: DHW 22/02 22:25:09 - Scheduler: Enable ForceDHW 22/02 22:25:06 - Scheduler: Operation mode change to (3)DHW-Only |
[ Voor 5% gewijzigd door edterbak op 22-02-2026 23:23 ]
Helaas. Na 15 seconden weer bericht: "Scheduler: End ForceDHW cycle detected. Reverting Operating Mode in 15 minutes..."edterbak schreef op zondag 22 februari 2026 @ 22:28:
@boredgeestje @hemertje
Kunnen jullie deze code proberen in node?
Alles vervangen wat er in zit, door de onderstaande code.
Bij mij strat ie goed, "Force DHW' op Home dashboard, tussen [Sterilization setpoint] en [Force sterilization]
id: ""dce5daf12297877f""
name: "Schedule execution"
tab: WP Scheduler
[...]
From log:code:
1 2 3 4 5 6 7 8 9 10 11 12 13 22/02 23:14:27 - Compressor: stopped 22/02 23:14:22 - SYSTEM (Read-only) - ThreeWay Valve: ROOM 22/02 23:14:22 - Scheduler: End ForceDHW cycle detected. Reverting Operating Mode in 15 minutes... ... 22/02 22:28:12 - Compressor: running 22/02 22:25:16 - MQTT Reply: Force_DHW_State: 1 22/02 22:25:13 - MQTT Command: SetForceDHW: 1 (SoftStart) 22/02 22:25:12 - Function SoftStart (Zone 1): SoftStart function end 22/02 22:25:12 - Compressor: stopped 22/02 22:25:12 - MQTT Reply: Operating_Mode_State: 3 22/02 22:25:12 - SYSTEM (Read-only) - ThreeWay Valve: DHW 22/02 22:25:09 - Scheduler: Enable ForceDHW 22/02 22:25:06 - Scheduler: Operation mode change to (3)DHW-Only
This post was created with 100% recycled electrons
edterbak schreef op maandag 23 februari 2026 @ 13:59:
Vreemd. Ik kijk er nog meer naar dan. Snap niet waar het verschil bij mij/jou vandaan komt.
Mag ik je log nog een keer hiervan.
This post was created with 100% recycled electrons
edterbak schreef op maandag 23 februari 2026 @ 18:14:
[...]
Kun je deze Enable > Deploy en dan nog een keer proberen?
[Afbeelding]
:strip_exif()/f/image/Jwtp0JWxznBIvTO6cw59BrlX.jpg?f=fotoalbum_large)
This post was created with 100% recycled electrons
code:
1 2 3 4 5 6 7 8 9 10 11 12 13 14 15 16 17 18 19 20 21 22 23 24 25 26 27 28 29 30 31 32 33 34 35 36 37 38 39 40 41 42 43 44 45 46 47 48 49 50 51 52 53 54 55 56 57 58 59 60 61 62 63 64 65 66 67 68 69 70 71 72 73 74 75 76 77 78 79 80 81 82 83 84 85 86 87 88 89 90 91 92 93 94 95 96 97 98 99 100 101 102 103 104 105 106 107 108 109 110 111 112 113 114 115 116 117 118 119 120 121 122 123 124 125 126 127 128 129 130 131 132 133 134 135 136 137 138 139 140 141 142 143 144 145 146 147 148 149 150 151 152 153 154 155 156 157 158 159 160 161 162 163 164 165 166 167 168 169 170 171 172 173 174 175 176 177 178 179 180 181 182 183 184 185 186 187 188 189 190 191 192 193 194 195 196 197 198 199 200 201 202 203 204 205 206 207 208 209 210 211 212 213 214 215 216 217 218 219 220 221 222 223 224 225 226 227 228 229 230 231 232 233 234 235 236 237 238 239 240 241 242 243 244 245 246 247 248 249 250 251 252 253 254 255 256 257 258 259 260 261 262 263 264 265 266 267 268 269 270 271 272 273 274 275 276 277 278 279 280 281 282 283 284 285 286 287 288 289 290 291 292 293 294 295 296 297 298 299 300 301 302 303 304 305 306 307 308 309 310 311 312 313 314 315 316 317 318 319 320 321 322 323 324 325 326 327 328 329 330 331 332 333 Flow version 26.1.4 Beta 23/02 23:10:23 - MQTT Reply: Force_DHW_State: 1 23/02 23:10:19 - MQTT Command: SetForceDHW: 1 23/02 23:10:14 - MQTT Reply: Operating_Mode_State: 3 23/02 23:10:14 - Scheduler: Enable ForceDHW 23/02 23:10:14 - SYSTEM (Read-only) - ThreeWay Valve: DHW 23/02 23:10:12 - MQTT Command: SetOperationMode: 3 23/02 23:10:12 - Scheduler: Operation mode change to (3)DHW-Only 23/02 23:10:09 - Scheduler: Stored next operating mode is set to 0 23/02 23:10:08 - MQTT Reply: Heatpump_State: 1 23/02 23:10:04 - MQTT Command: SetHeatpump: 1 (GUI) 23/02 21:43:28 - Function CCC (Zone 1): Setpoint change: From 29.9 to 29.8 °C 23/02 21:31:22 - Function CCC (Zone 1): Setpoint change: From 29.8 to 29.9 °C 23/02 20:29:14 - Function RTC (Zone 1): Correction change: From -2 to -1 °C (Room actual: 21.28 °C) 23/02 20:18:23 - Function CCC (Zone 1): Setpoint change: From 29.9 to 29.8 °C 23/02 19:33:20 - Function CCC (Zone 1): Setpoint change: From 29.8 to 29.9 °C 23/02 19:30:50 - Functions Final setpoint (Zone 1): Current zone 1 setpoint: 29 °C. Calculated new setpoint: 28 °C 23/02 19:30:50 - Function RTC (Zone 1): Correction change: From -1 to -2 °C (Room actual: 21.33 °C) 23/02 19:13:19 - Function CCC (Zone 1): Setpoint change: From 29.6 to 29.8 °C 23/02 18:43:17 - Function CCC (Zone 1): Setpoint change: From 29.5 to 29.6 °C 23/02 18:21:22 - Function CCC (Zone 1): Setpoint change: From 29.4 to 29.5 °C 23/02 18:18:55 - Function SoftStart (Zone 1): SoftStart function end 23/02 18:18:55 - Compressor: stopped 23/02 18:18:55 - MQTT Reply: Heatpump_State: 0 23/02 18:18:50 - MQTT Command: SetHeatpump: 0 (rtc automation: on/off) 23/02 18:18:50 - Function RTC: Automation 'Turn off/on power' triggered - power OFF (zone1 Room temp: 21.11°C) 23/02 17:48:53 - MQTT Reply: Z1_Heat_Curve_Target_High_Temp: 29 23/02 17:48:50 - MQTT Command: SetCurves: (Zone 1) Target: 29 (function RTC Z1) 23/02 17:48:50 - Functions Final setpoint (Zone 1): Current zone 1 setpoint: 30 °C. Calculated new setpoint: 29 °C 23/02 17:48:50 - Function RTC (Zone 1): Correction change: From 0 to -1 °C (Room actual: 21.04 °C) 23/02 17:28:12 - Function CCC (Zone 1): Setpoint change: From 29.3 to 29.4 °C 23/02 17:00:25 - MQTT Reply: Operating_Mode_State: 0 23/02 17:00:23 - MQTT Command: SetOperationMode: 0 (scheduler) 23/02 17:00:22 - Scheduler (#3): Stored next operating mode empty. Setting new operating mode to: 0 23/02 17:00:22 - Scheduler (#3): Change operating mode(0) 23/02 16:43:14 - MQTT Reply: Z1_Heat_Curve_Target_High_Temp: 30 23/02 16:43:11 - MQTT Command: SetCurves: (Zone 1) Target: 30 (SoftStart) 23/02 16:43:11 - Functions Final setpoint (Zone 1): Current zone 1 setpoint: 29 °C. Calculated new setpoint: 30 °C 23/02 16:43:11 - Function CCC (Zone 1): Setpoint change: From 29 to 29.3 °C 23/02 16:33:09 - Function CCC (Zone 1): Setpoint change: From 28.9 to 29 °C 23/02 16:26:22 - Function CCC (Zone 1): Setpoint change: From 28.8 to 28.9 °C 23/02 16:03:07 - Function CCC (Zone 1): Setpoint change: From 28.9 to 28.8 °C 23/02 15:46:22 - Function CCC (Zone 1): Setpoint change: From 28.8 to 28.9 °C 23/02 15:18:12 - Function SoftStart (Zone 1): Correction: 0.2 > 0 °C - (ENDING) Freq: 19Hz 23/02 15:17:22 - Function SoftStart (Zone 1): Correction: 0.1 > 0.2 °C - (STABLE) Freq: 20Hz 23/02 15:16:22 - Function CCC (Zone 1): Setpoint change: From 28.9 to 28.8 °C 23/02 15:04:03 - Function SoftStart (Zone 1): Correction: 0 > 0.1 °C - (STABLE) Freq: 20Hz 23/02 15:03:02 - Function CCC (Zone 1): Setpoint change: From 29 to 28.9 °C 23/02 14:37:22 - Function SoftStart (Zone 1): Correction: -0.4 > 0 °C - (STABLE) Freq: 20Hz 23/02 14:36:22 - Function CCC (Zone 1): Setpoint change: From 29.4 to 29 °C 23/02 14:11:18 - MQTT Reply: Z1_Heat_Curve_Target_High_Temp: 29 23/02 14:11:14 - MQTT Command: SetCurves: (Zone 1) Target: 29 (SoftStart) 23/02 14:11:14 - Functions Final setpoint (Zone 1): Current zone 1 setpoint: 28 °C. Calculated new setpoint: 29 °C 23/02 14:11:14 - Function SoftStart (Zone 1): Correction: -1.4 > -0.4 °C - (STABLE) Freq: 19Hz 23/02 14:09:28 - MQTT Reply: Z1_Heat_Curve_Target_High_Temp: 28 23/02 14:09:23 - MQTT Command: SetCurves: (Zone 1) Target: 28 (SoftStart) 23/02 14:09:23 - Functions Final setpoint (Zone 1): Current zone 1 setpoint: 29 °C. Calculated new setpoint: 28 °C 23/02 14:09:23 - Function SoftStart (Zone 1): Correction: -0.4 > -1.4 °C - (STABLE) Freq: 20Hz 23/02 14:08:28 - MQTT Reply: Z1_Heat_Curve_Target_High_Temp: 29 23/02 14:08:24 - MQTT Command: SetCurves: (Zone 1) Target: 29 (SoftStart) 23/02 14:08:24 - Functions Final setpoint (Zone 1): Current zone 1 setpoint: 28 °C. Calculated new setpoint: 29 °C 23/02 14:08:24 - Function SoftStart (Zone 1): Correction: -1.4 > -0.4 °C - (STABLE) Freq: 20Hz 23/02 13:57:22 - Function SoftStart (Zone 1): Correction: -1.5 > -1.4 °C - (STABLE) Freq: 20Hz 23/02 13:56:22 - Function CCC (Zone 1): Setpoint change: From 29.5 to 29.4 °C 23/02 13:37:26 - MQTT Reply: Z1_Heat_Curve_Target_High_Temp: 28 23/02 13:37:21 - MQTT Command: SetCurves: (Zone 1) Target: 28 (SoftStart) 23/02 13:37:21 - Functions Final setpoint (Zone 1): Current zone 1 setpoint: 29 °C. Calculated new setpoint: 28 °C 23/02 13:37:21 - Function SoftStart (Zone 1): Correction: -0.5 > -1.5 °C - (STABLE) Freq: 19Hz 23/02 13:28:06 - MQTT Reply: Z1_Heat_Curve_Target_High_Temp: 29 23/02 13:28:01 - MQTT Command: SetCurves: (Zone 1) Target: 29 (SoftStart) 23/02 13:28:01 - Functions Final setpoint (Zone 1): Current zone 1 setpoint: 30 °C. Calculated new setpoint: 29 °C 23/02 13:28:01 - Function SoftStart (Zone 1): Correction: 0.5 > -0.5 °C - (STABLE) Freq: 19Hz 23/02 13:25:46 - MQTT Reply: Z1_Heat_Curve_Target_High_Temp: 30 23/02 13:25:41 - MQTT Command: SetCurves: (Zone 1) Target: 30 (SoftStart) 23/02 13:25:41 - Functions Final setpoint (Zone 1): Current zone 1 setpoint: 31 °C. Calculated new setpoint: 30 °C 23/02 13:25:41 - Function SoftStart (Zone 1): Correction: 1 > 0.5 °C - (STABLE) Freq: 22Hz 23/02 13:21:25 - MQTT Reply: Z1_Heat_Curve_Target_High_Temp: 31 23/02 13:21:23 - MQTT Command: SetCurves: (Zone 1) Target: 31 (SoftStart) 23/02 13:21:23 - Functions Final setpoint (Zone 1): Current zone 1 setpoint: 34 °C. Calculated new setpoint: 31 °C 23/02 13:21:23 - Function SoftStart (Zone 1): Correction: 4.5 > 1 °C - (STABLE) Freq: 42Hz 23/02 13:21:23 - Function SoftStart (Zone 1): --> Pump relaxing took too long... (42Hz) Continuing with Phase 2. (Count: 7/7. Resetting counter) 23/02 13:21:12 - Function SoftStart (Zone 1): Correction: 4.5 > 4.5 °C - (EVALUATING) Freq: 41Hz 23/02 13:18:12 - Function SoftStart (Zone 1): --> Pump did not yet relax (41Hz). Restarting Phase 1 again... (Count: 7/7) 23/02 13:18:10 - Function SoftStart (Zone 1): Correction: 4.5 > 4.5 °C - (EVALUATING) Freq: 41Hz 23/02 13:18:02 - Function SoftStart (Zone 1): Correction: 4.5 > 4.5 °C - (EVALUATING) Freq: 42Hz 23/02 13:15:02 - Function SoftStart (Zone 1): --> Pump did not yet relax (41Hz). Restarting Phase 1 again... (Count: 6/7) 23/02 13:14:55 - Function SoftStart (Zone 1): Correction: 3.5 > 4.5 °C - (EVALUATING) Freq: 42Hz 23/02 13:14:51 - Function SoftStart (Zone 1): Correction: 3.5 > 3.5 °C - (EVALUATING) Freq: 41Hz 23/02 13:14:50 - MQTT Reply: Z1_Heat_Curve_Target_High_Temp: 34 23/02 13:14:49 - Function SoftStart (Zone 1): Correction: 4.5 > 3.5 °C - (STARTUP) Freq: 42Hz 23/02 13:14:48 - MQTT Command: SetCurves: (Zone 1) Target: 34 (SoftStart) 23/02 13:14:48 - Functions Final setpoint (Zone 1): Current zone 1 setpoint: 33 °C. Calculated new setpoint: 34 °C 23/02 13:14:48 - Function SoftStart (Zone 1): Correction: 3.5 > 4.5 °C - (STARTUP) Freq: 41Hz 23/02 13:11:51 - Function SoftStart (Zone 1): --> Pump did not yet relax (42Hz). Restarting Phase 1 again... (Count: 5/7) 23/02 13:11:41 - Function SoftStart (Zone 1): Correction: 3.5 > 3.5 °C - (EVALUATING) Freq: 42Hz 23/02 13:11:14 - MQTT Reply: Z1_Heat_Curve_Target_High_Temp: 33 23/02 13:11:13 - MQTT Command: SetCurves: (Zone 1) Target: 33 (SoftStart) 23/02 13:11:13 - Functions Final setpoint (Zone 1): Current zone 1 setpoint: 32 °C. Calculated new setpoint: 33 °C 23/02 13:11:13 - Function SoftStart (Zone 1): Correction: 2.5 > 3.5 °C - (STARTUP) Freq: 41Hz 23/02 13:08:41 - Function SoftStart (Zone 1): --> Pump did not yet relax (41Hz). Restarting Phase 1 again... (Count: 4/7) 23/02 13:08:30 - Function SoftStart (Zone 1): Correction: 2.5 > 2.5 °C - (EVALUATING) Freq: 41Hz 23/02 13:07:19 - MQTT Reply: Z1_Heat_Curve_Target_High_Temp: 32 23/02 13:07:18 - MQTT Command: SetCurves: (Zone 1) Target: 32 (SoftStart) 23/02 13:07:18 - Functions Final setpoint (Zone 1): Current zone 1 setpoint: 31 °C. Calculated new setpoint: 32 °C 23/02 13:07:18 - Function SoftStart (Zone 1): Correction: 1.5 > 2.5 °C - (STARTUP) Freq: 41Hz 23/02 13:07:09 - MQTT Reply: Z1_Heat_Curve_Target_High_Temp: 31 23/02 13:07:04 - MQTT Command: SetCurves: (Zone 1) Target: 31 (SoftStart) 23/02 13:07:04 - Functions Final setpoint (Zone 1): Current zone 1 setpoint: 32 °C. Calculated new setpoint: 31 °C 23/02 13:07:04 - Function SoftStart (Zone 1): Correction: 2.5 > 1.5 °C - (STARTUP) Freq: 42Hz 23/02 13:06:49 - MQTT Reply: Z1_Heat_Curve_Target_High_Temp: 32 23/02 13:06:48 - MQTT Command: SetCurves: (Zone 1) Target: 32 (SoftStart) 23/02 13:06:48 - Functions Final setpoint (Zone 1): Current zone 1 setpoint: 31 °C. Calculated new setpoint: 32 °C 23/02 13:06:48 - Function SoftStart (Zone 1): Correction: 1.5 > 2.5 °C - (STARTUP) Freq: 41Hz 23/02 13:05:30 - Function SoftStart (Zone 1): --> Pump did not yet relax (42Hz). Restarting Phase 1 again... (Count: 3/7) 23/02 13:05:20 - Function SoftStart (Zone 1): Correction: 1.5 > 1.5 °C - (EVALUATING) Freq: 42Hz 23/02 13:04:04 - MQTT Reply: Z1_Heat_Curve_Target_High_Temp: 31 23/02 13:04:02 - MQTT Command: SetCurves: (Zone 1) Target: 31 (SoftStart) 23/02 13:04:02 - Functions Final setpoint (Zone 1): Current zone 1 setpoint: 30 °C. Calculated new setpoint: 31 °C 23/02 13:04:02 - Function SoftStart (Zone 1): Correction: 0.5 > 1.5 °C - (STARTUP) Freq: 41Hz 23/02 13:03:54 - MQTT Reply: Z1_Heat_Curve_Target_High_Temp: 30 23/02 13:03:49 - MQTT Command: SetCurves: (Zone 1) Target: 30 (SoftStart) 23/02 13:03:49 - Functions Final setpoint (Zone 1): Current zone 1 setpoint: 31 °C. Calculated new setpoint: 30 °C 23/02 13:03:49 - Function SoftStart (Zone 1): Correction: 1.5 > 0.5 °C - (STARTUP) Freq: 41Hz 23/02 13:03:34 - MQTT Reply: Z1_Heat_Curve_Target_High_Temp: 31 23/02 13:03:32 - MQTT Command: SetCurves: (Zone 1) Target: 31 (SoftStart) 23/02 13:03:32 - Functions Final setpoint (Zone 1): Current zone 1 setpoint: 30 °C. Calculated new setpoint: 31 °C 23/02 13:03:32 - Function SoftStart (Zone 1): Correction: 0.5 > 1.5 °C - (STARTUP) Freq: 40Hz 23/02 13:03:19 - MQTT Reply: Z1_Heat_Curve_Target_High_Temp: 30 23/02 13:03:14 - MQTT Command: SetCurves: (Zone 1) Target: 30 (SoftStart) 23/02 13:03:14 - Functions Final setpoint (Zone 1): Current zone 1 setpoint: 31 °C. Calculated new setpoint: 30 °C 23/02 13:03:14 - Function SoftStart (Zone 1): Correction: 1.5 > 0.5 °C - (STARTUP) Freq: 41Hz 23/02 13:02:56 - MQTT Reply: Z1_Heat_Curve_Target_High_Temp: 31 23/02 13:02:51 - MQTT Command: SetCurves: (Zone 1) Target: 31 (SoftStart) 23/02 13:02:51 - Functions Final setpoint (Zone 1): Current zone 1 setpoint: 30 °C. Calculated new setpoint: 31 °C 23/02 13:02:27 - Function SoftStart (Zone 1): Correction: 0.5 > 1.5 °C - (STARTUP) Freq: 46Hz 23/02 13:02:24 - MQTT Reply: Z1_Heat_Curve_Target_High_Temp: 30 23/02 13:02:20 - Function SoftStart (Zone 1): --> Pump did not yet relax (46Hz). Restarting Phase 1 again... (Count: 2/7) 23/02 13:02:19 - MQTT Command: SetCurves: (Zone 1) Target: 30 (SoftStart) 23/02 13:02:19 - Functions Final setpoint (Zone 1): Current zone 1 setpoint: 31 °C. Calculated new setpoint: 30 °C 23/02 13:02:19 - Function SoftStart (Zone 1): Correction: 1.5 > 0.5 °C - (STABLE) Freq: 46Hz 23/02 13:02:09 - Function SoftStart (Zone 1): Correction: 1.5 > 1.5 °C - (EVALUATING) Freq: 46Hz 23/02 13:02:04 - MQTT Reply: Z1_Heat_Curve_Target_High_Temp: 31 23/02 13:02:02 - MQTT Command: SetCurves: (Zone 1) Target: 31 (SoftStart) 23/02 13:02:02 - Functions Final setpoint (Zone 1): Current zone 1 setpoint: 30 °C. Calculated new setpoint: 31 °C 23/02 13:02:02 - Function SoftStart (Zone 1): Correction: 0.5 > 1.5 °C - (STARTUP) Freq: 45Hz 23/02 13:00:24 - MQTT Reply: Operating_Mode_State: 4 23/02 13:00:21 - MQTT Command: SetOperationMode: 4 (scheduler) 23/02 13:00:20 - Scheduler (#2): Stored next operating mode empty. Setting new operating mode to: 4 23/02 13:00:20 - Scheduler (#2): Change operating mode(4) 23/02 12:59:59 - MQTT Reply: Z1_Heat_Curve_Target_High_Temp: 30 23/02 12:59:57 - MQTT Command: SetCurves: (Zone 1) Target: 30 (SoftStart) 23/02 12:59:57 - Functions Final setpoint (Zone 1): Current zone 1 setpoint: 29 °C. Calculated new setpoint: 30 °C 23/02 12:59:57 - Function SoftStart (Zone 1): Correction: -0.5 > 0.5 °C - (STARTUP) Freq: 46Hz 23/02 12:59:29 - MQTT Reply: Z1_Heat_Curve_Target_High_Temp: 29 23/02 12:59:27 - MQTT Command: SetCurves: (Zone 1) Target: 29 (SoftStart) 23/02 12:59:27 - Functions Final setpoint (Zone 1): Current zone 1 setpoint: 28 °C. Calculated new setpoint: 29 °C 23/02 12:59:27 - Function SoftStart (Zone 1): Correction: -1.5 > -0.5 °C - (STARTUP) Freq: 45Hz 23/02 12:59:09 - Function SoftStart (Zone 1): --> Pump did not yet relax (46Hz). Restarting Phase 1 again... (Count: 1/7) 23/02 12:58:59 - Function SoftStart (Zone 1): Correction: -1.5 > -1.5 °C - (EVALUATING) Freq: 45Hz 23/02 12:58:49 - MQTT Reply: Z1_Heat_Curve_Target_High_Temp: 28 23/02 12:58:47 - MQTT Command: SetCurves: (Zone 1) Target: 28 (SoftStart) 23/02 12:58:47 - Functions Final setpoint (Zone 1): Current zone 1 setpoint: 27 °C. Calculated new setpoint: 28 °C 23/02 12:58:47 - Function SoftStart (Zone 1): Correction: -2.5 > -1.5 °C - (STARTUP) Freq: 46Hz 23/02 12:58:24 - MQTT Reply: Z1_Heat_Curve_Target_High_Temp: 27 23/02 12:58:20 - Functions Final setpoint (Zone 1): Current zone 1 setpoint: 26 °C. Calculated new setpoint: 27 °C 23/02 12:58:19 - MQTT Command: SetCurves: (Zone 1) Target: 27 (SoftStart) 23/02 12:58:17 - Functions Final setpoint (Zone 1): Current zone 1 setpoint: 25 °C. Calculated new setpoint: 27 °C 23/02 12:58:17 - Function SoftStart (Zone 1): Correction: -3.5 > -2.5 °C - (STARTUP) Freq: 46Hz 23/02 12:58:14 - MQTT Reply: Z1_Heat_Curve_Target_High_Temp: 26 23/02 12:58:12 - MQTT Command: SetCurves: (Zone 1) Target: 26 (SoftStart) 23/02 12:58:12 - Functions Final setpoint (Zone 1): Current zone 1 setpoint: 25 °C. Calculated new setpoint: 26 °C 23/02 12:58:12 - Function SoftStart (Zone 1): Correction: -4.5 > -3.5 °C - (STARTUP) Freq: 45Hz 23/02 12:58:02 - Function SoftStart (Zone 1): Correction: -5 > -4.5 °C - (STARTUP) Freq: 45Hz 23/02 12:56:04 - MQTT Reply: Z1_Heat_Curve_Target_High_Temp: 25 23/02 12:55:59 - MQTT Command: SetCurves: (Zone 1) Target: 25 (SoftStart) 23/02 12:55:59 - Functions Final setpoint (Zone 1): Current zone 1 setpoint: 30 °C. Calculated new setpoint: 25 °C 23/02 12:55:59 - Function SoftStart (Zone 1): Correction: 0 > -5 °C - (STARTUP) Freq: 15Hz 23/02 12:55:59 - Compressor: running 23/02 12:52:54 - MQTT Reply: Heatpump_State: 1 23/02 12:52:51 - MQTT Command: SetHeatpump: 1 (rtc automation: on/off) 23/02 12:52:51 - Function RTC: Automation 'Turn off/on power' triggered - power ON (zone1 Room temp: 20.59°C) 23/02 12:47:54 - Function CCC (Zone 1): Setpoint change: From 29.6 to 29.5 °C 23/02 12:02:51 - Function CCC (Zone 1): Setpoint change: From 29.7 to 29.6 °C 23/02 11:37:50 - Function CCC (Zone 1): Setpoint change: From 29.8 to 29.7 °C 23/02 11:16:22 - Function CCC (Zone 1): Setpoint change: From 29.9 to 29.8 °C 23/02 11:07:49 - Function CCC (Zone 1): Setpoint change: From 30 to 29.9 °C 23/02 10:52:48 - Function CCC (Zone 1): Setpoint change: From 30.1 to 30 °C 23/02 10:36:22 - Function CCC (Zone 1): Setpoint change: From 30.2 to 30.1 °C 23/02 09:47:43 - Function CCC (Zone 1): Setpoint change: From 30.3 to 30.2 °C 23/02 09:36:52 - Function RTC (Zone 1): Correction change: From -1 to 0 °C (Room actual: 20.97 °C) 23/02 09:32:52 - Function RTC (Zone 1): Correction change: From 0 to -1 °C (Room actual: 21 °C) 23/02 09:28:52 - Function RTC (Zone 1): Correction change: From -1 to 0 °C (Room actual: 20.98 °C) 23/02 09:24:52 - Function RTC (Zone 1): Correction change: From 0 to -1 °C (Room actual: 21.01 °C) 23/02 09:22:52 - Functions Final setpoint (Zone 1): Current zone 1 setpoint: 30 °C. Calculated new setpoint: 31 °C 23/02 09:22:52 - Function RTC (Zone 1): Correction change: From -1 to 0 °C (Room actual: 20.99 °C) 23/02 09:21:22 - Function CCC (Zone 1): Setpoint change: From 30.4 to 30.3 °C 23/02 08:01:25 - Function CCC (Zone 1): Setpoint change: From 30.3 to 30.4 °C 23/02 08:00:55 - Function SoftStart (Zone 1): SoftStart function end 23/02 08:00:55 - Compressor: stopped 23/02 08:00:55 - MQTT Reply: Heatpump_State: 0 23/02 08:00:52 - MQTT Command: SetHeatpump: 0 (rtc automation: on/off) 23/02 08:00:52 - Function RTC: Automation 'Turn off/on power' triggered - power OFF (zone1 Room temp: 21.1°C) 23/02 07:52:36 - Function CCC (Zone 1): Setpoint change: From 30.4 to 30.3 °C 23/02 07:20:58 - MQTT Reply: Z1_Heat_Curve_Target_High_Temp: 30 23/02 07:20:53 - MQTT Command: SetCurves: (Zone 1) Target: 30 (function RTC Z1) 23/02 07:20:53 - Functions Final setpoint (Zone 1): Current zone 1 setpoint: 31 °C. Calculated new setpoint: 30 °C 23/02 07:20:53 - Function RTC (Zone 1): Correction change: From 0 to -1 °C (Room actual: 21.02 °C) 23/02 07:16:57 - MQTT Reply: Z1_Heat_Curve_Target_High_Temp: 31 23/02 07:16:53 - MQTT Command: SetCurves: (Zone 1) Target: 31 (function RTC Z1) 23/02 07:16:53 - Functions Final setpoint (Zone 1): Current zone 1 setpoint: 30 °C. Calculated new setpoint: 31 °C 23/02 07:16:53 - Function RTC (Zone 1): Correction change: From -1 to 0 °C (Room actual: 20.99 °C) 23/02 07:12:57 - MQTT Reply: Z1_Heat_Curve_Target_High_Temp: 30 23/02 07:12:53 - MQTT Command: SetCurves: (Zone 1) Target: 30 (function RTC Z1) 23/02 07:12:53 - Functions Final setpoint (Zone 1): Current zone 1 setpoint: 31 °C. Calculated new setpoint: 30 °C 23/02 07:12:53 - Function RTC (Zone 1): Correction change: From 0 to -1 °C (Room actual: 21 °C) 23/02 07:07:34 - Function CCC (Zone 1): Setpoint change: From 30.5 to 30.4 °C 23/02 05:42:28 - Function CCC (Zone 1): Setpoint change: From 30.6 to 30.5 °C 23/02 05:00:24 - MQTT Reply: Operating_Mode_State: 0 23/02 05:00:19 - MQTT Command: SetOperationMode: 0 (scheduler) 23/02 05:00:18 - Scheduler (#7): Stored next operating mode empty. Setting new operating mode to: 0 23/02 05:00:18 - Scheduler (#7): Change operating mode(0) 23/02 04:01:22 - Function CCC (Zone 1): Setpoint change: From 30.5 to 30.6 °C 23/02 03:11:22 - Function CCC (Zone 1): Setpoint change: From 30.6 to 30.5 °C 23/02 03:02:17 - MQTT Reply: Z1_Heat_Curve_Target_High_Temp: 31 23/02 03:02:15 - MQTT Command: SetCurves: (Zone 1) Target: 31 (SoftStart) 23/02 03:02:15 - Functions Final setpoint (Zone 1): Current zone 1 setpoint: 32 °C. Calculated new setpoint: 31 °C 23/02 03:02:15 - Function SoftStart (Zone 1): Correction: 1 > 0 °C - (ENDING) Freq: 30Hz 23/02 02:57:16 - Function CCC (Zone 1): Setpoint change: From 30.5 to 30.6 °C 23/02 02:41:22 - Function CCC (Zone 1): Setpoint change: From 30.4 to 30.5 °C 23/02 02:01:22 - Function CCC (Zone 1): Setpoint change: From 30.3 to 30.4 °C 23/02 01:52:12 - Function CCC (Zone 1): Setpoint change: From 30.2 to 30.3 °C 23/02 01:31:22 - Function CCC (Zone 1): Setpoint change: From 30.1 to 30.2 °C 23/02 01:05:26 - Function SoftStart (Zone 1): Correction: 1.9 > 1 °C - (STABLE) Freq: 33Hz 23/02 01:05:26 - Function SoftStart (Zone 1): --> Pump relaxing took too long... (33Hz) Continuing with Phase 2. (Count: 7/7. Resetting counter) 23/02 01:05:15 - Function SoftStart (Zone 1): Correction: 1.9 > 1.9 °C - (EVALUATING) Freq: 34Hz 23/02 01:03:48 - MQTT Reply: Z1_Heat_Curve_Target_High_Temp: 32 23/02 01:03:46 - MQTT Command: SetCurves: (Zone 1) Target: 32 (SoftStart) 23/02 01:03:46 - Functions Final setpoint (Zone 1): Current zone 1 setpoint: 31 °C. Calculated new setpoint: 32 °C 23/02 01:03:46 - Function SoftStart (Zone 1): Correction: 0.9 > 1.9 °C - (STARTUP) Freq: 34Hz 23/02 01:02:15 - Function SoftStart (Zone 1): --> Pump did not yet relax (33Hz). Restarting Phase 1 again... (Count: 7/7) 23/02 01:02:09 - Function SoftStart (Zone 1): Correction: 1 > 0.9 °C - (EVALUATING) Freq: 33Hz 23/02 01:02:09 - Function CCC (Zone 1): Setpoint change: From 30 to 30.1 °C 23/02 01:02:05 - Function SoftStart (Zone 1): Correction: 1 > 1 °C - (EVALUATING) Freq: 34Hz 23/02 01:00:23 - MQTT Reply: Operating_Mode_State: 4 23/02 01:00:18 - MQTT Command: SetOperationMode: 4 (scheduler) 23/02 01:00:17 - Scheduler (#6): Stored next operating mode empty. Setting new operating mode to: 4 23/02 01:00:17 - Scheduler (#6): Change operating mode(4) 23/02 00:59:05 - Function SoftStart (Zone 1): --> Pump did not yet relax (33Hz). Restarting Phase 1 again... (Count: 6/7) 23/02 00:58:54 - Function SoftStart (Zone 1): Correction: 1 > 1 °C - (EVALUATING) Freq: 34Hz 23/02 00:56:23 - MQTT Reply: Z1_Heat_Curve_Target_High_Temp: 31 23/02 00:56:21 - MQTT Command: SetCurves: (Zone 1) Target: 31 (SoftStart) 23/02 00:56:21 - Functions Final setpoint (Zone 1): Current zone 1 setpoint: 30 °C. Calculated new setpoint: 31 °C 23/02 00:56:21 - Function SoftStart (Zone 1): Correction: 0 > 1 °C - (STARTUP) Freq: 33Hz 23/02 00:55:54 - Function SoftStart (Zone 1): --> Pump did not yet relax (34Hz). Restarting Phase 1 again... (Count: 5/7) 23/02 00:55:44 - Function SoftStart (Zone 1): Correction: 0 > 0 °C - (EVALUATING) Freq: 33Hz 23/02 00:53:27 - MQTT Reply: Z1_Heat_Curve_Target_High_Temp: 30 23/02 00:53:23 - MQTT Command: SetCurves: (Zone 1) Target: 30 (SoftStart) 23/02 00:53:23 - Functions Final setpoint (Zone 1): Current zone 1 setpoint: 31 °C. Calculated new setpoint: 30 °C 23/02 00:53:23 - Function SoftStart (Zone 1): Correction: 1 > 0 °C - (STARTUP) Freq: 33Hz 23/02 00:52:57 - MQTT Reply: Z1_Heat_Curve_Target_High_Temp: 31 23/02 00:52:56 - MQTT Command: SetCurves: (Zone 1) Target: 31 (SoftStart) 23/02 00:52:56 - Functions Final setpoint (Zone 1): Current zone 1 setpoint: 30 °C. Calculated new setpoint: 31 °C 23/02 00:52:56 - Function SoftStart (Zone 1): Correction: 0 > 1 °C - (STARTUP) Freq: 38Hz 23/02 00:52:44 - Function SoftStart (Zone 1): --> Pump did not yet relax (38Hz). Restarting Phase 1 again... (Count: 4/7) 23/02 00:52:33 - Function SoftStart (Zone 1): Correction: 0 > 0 °C - (EVALUATING) Freq: 38Hz 23/02 00:49:33 - Function SoftStart (Zone 1): --> Pump did not yet relax (38Hz). Restarting Phase 1 again... (Count: 3/7) 23/02 00:49:27 - Function SoftStart (Zone 1): Correction: 0 > 0 °C - (EVALUATING) Freq: 37Hz 23/02 00:49:23 - Function SoftStart (Zone 1): Correction: 0 > 0 °C - (EVALUATING) Freq: 38Hz 23/02 00:48:07 - MQTT Reply: Z1_Heat_Curve_Target_High_Temp: 30 23/02 00:48:02 - MQTT Command: SetCurves: (Zone 1) Target: 30 (SoftStart) 23/02 00:48:02 - Functions Final setpoint (Zone 1): Current zone 1 setpoint: 31 °C. Calculated new setpoint: 30 °C 23/02 00:48:02 - Function SoftStart (Zone 1): Correction: 1 > 0 °C - (STARTUP) Freq: 39Hz 23/02 00:47:57 - MQTT Reply: Z1_Heat_Curve_Target_High_Temp: 31 23/02 00:47:55 - MQTT Command: SetCurves: (Zone 1) Target: 31 (SoftStart) 23/02 00:47:55 - Functions Final setpoint (Zone 1): Current zone 1 setpoint: 30 °C. Calculated new setpoint: 31 °C 23/02 00:47:55 - Function SoftStart (Zone 1): Correction: 0 > 1 °C - (STARTUP) Freq: 41Hz 23/02 00:47:37 - MQTT Reply: Z1_Heat_Curve_Target_High_Temp: 30 23/02 00:47:32 - MQTT Command: SetCurves: (Zone 1) Target: 30 (SoftStart) 23/02 00:47:32 - Functions Final setpoint (Zone 1): Current zone 1 setpoint: 31 °C. Calculated new setpoint: 30 °C 23/02 00:47:32 - Function SoftStart (Zone 1): Correction: 1 > 0 °C - (STARTUP) Freq: 42Hz 23/02 00:47:17 - MQTT Reply: Z1_Heat_Curve_Target_High_Temp: 31 23/02 00:47:15 - MQTT Command: SetCurves: (Zone 1) Target: 31 (SoftStart) 23/02 00:47:15 - Functions Final setpoint (Zone 1): Current zone 1 setpoint: 30 °C. Calculated new setpoint: 31 °C 23/02 00:47:15 - Function SoftStart (Zone 1): Correction: 0 > 1 °C - (STARTUP) Freq: 42Hz 23/02 00:47:08 - MQTT Reply: Z1_Heat_Curve_Target_High_Temp: 30 23/02 00:47:02 - MQTT Command: SetCurves: (Zone 1) Target: 30 (SoftStart) 23/02 00:47:02 - Functions Final setpoint (Zone 1): Current zone 1 setpoint: 31 °C. Calculated new setpoint: 30 °C 23/02 00:47:02 - Function SoftStart (Zone 1): Correction: 1 > 0 °C - (STARTUP) Freq: 42Hz 23/02 00:46:57 - MQTT Reply: Z1_Heat_Curve_Target_High_Temp: 31 23/02 00:46:55 - MQTT Command: SetCurves: (Zone 1) Target: 31 (SoftStart) 23/02 00:46:55 - Functions Final setpoint (Zone 1): Current zone 1 setpoint: 30 °C. Calculated new setpoint: 31 °C 23/02 00:46:55 - Function SoftStart (Zone 1): Correction: 0 > 1 °C - (STARTUP) Freq: 45Hz 23/02 00:46:23 - Function SoftStart (Zone 1): --> Pump did not yet relax (46Hz). Restarting Phase 1 again... (Count: 2/7) 23/02 00:46:17 - Function SoftStart (Zone 1): Correction: 0 > 0 °C - (EVALUATING) Freq: 45Hz 23/02 00:46:12 - Function SoftStart (Zone 1): Correction: 0 > 0 °C - (EVALUATING) Freq: 46Hz 23/02 00:44:32 - MQTT Reply: Z1_Heat_Curve_Target_High_Temp: 30 23/02 00:44:30 - MQTT Command: SetCurves: (Zone 1) Target: 30 (SoftStart) 23/02 00:44:30 - Functions Final setpoint (Zone 1): Current zone 1 setpoint: 29 °C. Calculated new setpoint: 30 °C 23/02 00:44:30 - Function SoftStart (Zone 1): Correction: -1 > 0 °C - (STARTUP) Freq: 46Hz 23/02 00:43:47 - MQTT Reply: Z1_Heat_Curve_Target_High_Temp: 29 23/02 00:43:45 - MQTT Command: SetCurves: (Zone 1) Target: 29 (SoftStart) 23/02 00:43:45 - Functions Final setpoint (Zone 1): Current zone 1 setpoint: 28 °C. Calculated new setpoint: 29 °C 23/02 00:43:45 - Function SoftStart (Zone 1): Correction: -2 > -1 °C - (STARTUP) Freq: 46Hz 23/02 00:43:12 - Function SoftStart (Zone 1): --> Pump did not yet relax (46Hz). Restarting Phase 1 again... (Count: 1/7) 23/02 00:43:07 - Function SoftStart (Zone 1): Correction: -2 > -2 °C - (EVALUATING) Freq: 45Hz 23/02 00:43:02 - Function SoftStart (Zone 1): Correction: -2 > -2 °C - (EVALUATING) Freq: 46Hz 23/02 00:43:02 - MQTT Reply: Z1_Heat_Curve_Target_High_Temp: 28 23/02 00:43:00 - MQTT Command: SetCurves: (Zone 1) Target: 28 (SoftStart) 23/02 00:43:00 - Functions Final setpoint (Zone 1): Current zone 1 setpoint: 27 °C. Calculated new setpoint: 28 °C 23/02 00:43:00 - Function SoftStart (Zone 1): Correction: -3 > -2 °C - (STARTUP) Freq: 45Hz 23/02 00:42:37 - MQTT Reply: Z1_Heat_Curve_Target_High_Temp: 27 23/02 00:42:35 - MQTT Command: SetCurves: (Zone 1) Target: 27 (SoftStart) 23/02 00:42:35 - Functions Final setpoint (Zone 1): Current zone 1 setpoint: 26 °C. Calculated new setpoint: 27 °C 23/02 00:42:35 - Function SoftStart (Zone 1): Correction: -4 > -3 °C - (STARTUP) Freq: 45Hz 23/02 00:42:22 - MQTT Reply: Z1_Heat_Curve_Target_High_Temp: 26 23/02 00:42:20 - MQTT Command: SetCurves: (Zone 1) Target: 26 (SoftStart) 23/02 00:42:20 - Functions Final setpoint (Zone 1): Current zone 1 setpoint: 25 °C. Calculated new setpoint: 26 °C 23/02 00:42:20 - Function SoftStart (Zone 1): Correction: -5 > -4 °C - (STARTUP) Freq: 45Hz 23/02 00:40:07 - MQTT Reply: Z1_Heat_Curve_Target_High_Temp: 25 23/02 00:40:02 - MQTT Command: SetCurves: (Zone 1) Target: 25 (SoftStart) 23/02 00:40:02 - Functions Final setpoint (Zone 1): Current zone 1 setpoint: 30 °C. Calculated new setpoint: 25 °C 23/02 00:40:02 - Function SoftStart (Zone 1): Correction: 0 > -5 °C - (STARTUP) Freq: 15Hz 23/02 00:40:02 - Compressor: running 23/02 00:36:56 - MQTT Reply: Heatpump_State: 1 23/02 00:36:54 - MQTT Command: SetHeatpump: 1 (rtc automation: on/off) 23/02 00:36:54 - Function RTC: Automation 'Turn off/on power' triggered - power ON (zone1 Room temp: 20.59°C) 23/02 00:32:07 - Function CCC (Zone 1): Setpoint change: From 29.9 to 30 °C 23/02 00:11:22 - Function CCC (Zone 1): Setpoint change: From 29.8 to 29.9 °C 23/02 00:00:00 - Function Solar: New day; Reset Solar function. DHW SP = 52 23/02 00:00:00 - SYSTEM: Total amount of offline messages today: 5
Gasloos 2019 + WP Panasonic H-serie 7kW + 300 liter boilervat + PV 12.415Wp + Home Assistant + Hyundai Ioniq 6 First Edition + Zaptec laadpaal
Apple iPhone 17 LG OLED evo G5 Google Pixel 10 Samsung Galaxy S25 Star Wars: Outlaws Nintendo Switch 2 Apple AirPods Pro (2e generatie) Sony PlayStation 5 Pro
Tweakers is onderdeel van
DPG Media B.V.
Alle rechten voorbehouden - Auteursrecht © 1998 - 2026
•
Hosting door TrueFullstaq