8680 Wp, Panasonic Mono-bloc J-Generation WH-MDC07J3E5 1-fase 7kW. Heishamon v3.2.3 , NRflow *custom* , Home Assistant + " kamaradclimber / heishamon-homeassistant", Kaifa MA105 + Shelly PRo 3EM (120A), 3x Marstek 5,12kW v151, lilygo-modbus-485 HA
Ik vind het lastig uit te leggen.
Technisch begrijp ik exact wat er gebeurt.
Maar je vragen zijn in verhaalvorm. Ik heb zo nu en dan kortsluiting tussen deze 2 belevingen
Sorry daarvoor als het af en toe lijkt dat ik volledig langs mensen heen kan praten.
als ik denk dat ik begrijp wat je bedoelt.... zou mijn antwoord zijn:
Met het woordje effective, bedoel ik dat de functie zijn doel uitvoert. Het ingrijpen en SP corrigeren.
Is je vraag goed beantwoord nu?
Logs zien er nu wel goed uit hoor:
1
2
3
4
5
6
7
8
9
10
11
12
13
14
15
16
17
18
19
20
21
22
23
24
25
26
27
28
29
30
31
| 27/10 05:30:31 - MQTT Command - SetZ1HeatRequestTemperature: 24 27/10 05:30:30 - Function SoftStart: Correction: 7 > 0 °C - (ENDING) Freq: 27Hz, Tout: 32°C 27/10 05:03:01 - MQTT Command - SetZ1HeatRequestTemperature: 31 27/10 05:03:01 - Function SoftStart: Correction: 5 > 7 °C - (STABLE) Freq: 34Hz, Tout: 29°C 27/10 05:02:15 - MQTT Command - SetZ1HeatRequestTemperature: 29 27/10 05:02:15 - Function SoftStart: Correction: 4 > 5 °C - (CATCH) Freq: 34Hz, Tout: 28°C 27/10 05:01:45 - MQTT Command - SetZ1HeatRequestTemperature: 28 27/10 05:01:45 - Function SoftStart: Correction: 3 > 4 °C - (CATCH) Freq: 34Hz, Tout: 27°C 27/10 05:01:40 - MQTT Command - SetZ1HeatRequestTemperature: 27 27/10 05:01:40 - Function SoftStart: Correction: 2 > 3 °C - (CATCH) Freq: 35Hz, Tout: 26°C 27/10 05:01:40 - Function NightReduction - : 0 27/10 05:01:15 - MQTT Command - SetZ1HeatRequestTemperature: 26 27/10 05:01:15 - Function SoftStart: Correction: 1 > 2 °C - (CATCH) Freq: 34Hz, Tout: 25°C 27/10 05:01:10 - MQTT Command - SetZ1HeatRequestTemperature: 25 27/10 05:01:10 - Function SoftStart: Correction: 0 > 1 °C - (CATCH) Freq: 35Hz, Tout: 24°C 27/10 05:01:00 - MQTT Command - SetZ1HeatRequestTemperature: 24 27/10 05:01:00 - Function SoftStart: Correction: -1 > 0 °C - (CATCH) Freq: 34Hz, Tout: 23°C 27/10 05:00:55 - MQTT Command - SetZ1HeatRequestTemperature: 23 27/10 05:00:55 - Function SoftStart: Correction: -2 > -1 °C - (CATCH) Freq: 33Hz, Tout: 22°C 27/10 05:00:45 - MQTT Command - SetZ1HeatRequestTemperature: 22 27/10 05:00:45 - Function SoftStart: Correction: -3 > -2 °C - (CATCH) Freq: 28Hz, Tout: 21°C 27/10 05:00:30 - MQTT Command - SetZ1HeatRequestTemperature: 21 27/10 05:00:30 - Function SoftStart: Correction: 0 > -3 °C - (STARTUP) Freq: 19Hz, Tout: 20°C 27/10 05:00:14 - MQTT Command - SetZ1HeatRequestTemperature: 24 27/10 05:00:14 - Scheduler - NightReduction: 0 27/10 03:16:54 - MQTT Command - SetZ1HeatRequestTemperature: 21 27/10 03:16:54 - Function WAR: Setpoint change: From 23 to 24 °C 27/10 02:00:00 - Function (Solar): New day; Reset Solar function. DHW SP already SP_LOW ------------------------------------------------------------------------------------------------ 26/10 23:29:32 - Function RTC: Correction change: From -1 to 0 °C 26/10 22:00:13 - Scheduler - NightReduction: -3 |
Maar zoals je ziet; <30 hz is zeldzaam.
[ Voor 89% gewijzigd door MikeyMan op 27-10-2022 09:54 ]
Checked elke 10 sec tussen Room setpoint (Flow) en Home Assistant Climate (target temp)MikeyMan schreef op donderdag 27 oktober 2022 @ 09:51:
@Maarten69 heb je daarin ook rekening gehouden met 'als extern setpoint ingevuld, dan die gebruiken, anders de originele'? Just checking
Logs zien er nu wel goed uit hoor:
code:
1 2 3 4 5 6 7 8 9 10 11 12 13 14 15 16 17 18 19 20 21 22 23 24 25 26 27 28 29 30 31 27/10 05:30:31 - MQTT Command - SetZ1HeatRequestTemperature: 24 27/10 05:30:30 - Function SoftStart: Correction: 7 > 0 °C - (ENDING) Freq: 27Hz, Tout: 32°C 27/10 05:03:01 - MQTT Command - SetZ1HeatRequestTemperature: 31 27/10 05:03:01 - Function SoftStart: Correction: 5 > 7 °C - (STABLE) Freq: 34Hz, Tout: 29°C 27/10 05:02:15 - MQTT Command - SetZ1HeatRequestTemperature: 29 27/10 05:02:15 - Function SoftStart: Correction: 4 > 5 °C - (CATCH) Freq: 34Hz, Tout: 28°C 27/10 05:01:45 - MQTT Command - SetZ1HeatRequestTemperature: 28 27/10 05:01:45 - Function SoftStart: Correction: 3 > 4 °C - (CATCH) Freq: 34Hz, Tout: 27°C 27/10 05:01:40 - MQTT Command - SetZ1HeatRequestTemperature: 27 27/10 05:01:40 - Function SoftStart: Correction: 2 > 3 °C - (CATCH) Freq: 35Hz, Tout: 26°C 27/10 05:01:40 - Function NightReduction - : 0 27/10 05:01:15 - MQTT Command - SetZ1HeatRequestTemperature: 26 27/10 05:01:15 - Function SoftStart: Correction: 1 > 2 °C - (CATCH) Freq: 34Hz, Tout: 25°C 27/10 05:01:10 - MQTT Command - SetZ1HeatRequestTemperature: 25 27/10 05:01:10 - Function SoftStart: Correction: 0 > 1 °C - (CATCH) Freq: 35Hz, Tout: 24°C 27/10 05:01:00 - MQTT Command - SetZ1HeatRequestTemperature: 24 27/10 05:01:00 - Function SoftStart: Correction: -1 > 0 °C - (CATCH) Freq: 34Hz, Tout: 23°C 27/10 05:00:55 - MQTT Command - SetZ1HeatRequestTemperature: 23 27/10 05:00:55 - Function SoftStart: Correction: -2 > -1 °C - (CATCH) Freq: 33Hz, Tout: 22°C 27/10 05:00:45 - MQTT Command - SetZ1HeatRequestTemperature: 22 27/10 05:00:45 - Function SoftStart: Correction: -3 > -2 °C - (CATCH) Freq: 28Hz, Tout: 21°C 27/10 05:00:30 - MQTT Command - SetZ1HeatRequestTemperature: 21 27/10 05:00:30 - Function SoftStart: Correction: 0 > -3 °C - (STARTUP) Freq: 19Hz, Tout: 20°C 27/10 05:00:14 - MQTT Command - SetZ1HeatRequestTemperature: 24 27/10 05:00:14 - Scheduler - NightReduction: 0 27/10 03:16:54 - MQTT Command - SetZ1HeatRequestTemperature: 21 27/10 03:16:54 - Function WAR: Setpoint change: From 23 to 24 °C 27/10 02:00:00 - Function (Solar): New day; Reset Solar function. DHW SP already SP_LOW ------------------------------------------------------------------------------------------------ 26/10 23:29:32 - Function RTC: Correction change: From -1 to 0 °C 26/10 22:00:13 - Scheduler - NightReduction: -3
Maar zoals je ziet; <30 hz is zeldzaam.
Wijzig je in RTC de room setpoint past de flow de climate in HA direct aan.
Als je in HA de temp wijzigt dan past hij de setpoint in de flow (RTC) aan.
Nu nog een keer jouw vraag lezen...
8680 Wp, Panasonic Mono-bloc J-Generation WH-MDC07J3E5 1-fase 7kW. Heishamon v3.2.3 , NRflow *custom* , Home Assistant + " kamaradclimber / heishamon-homeassistant", Kaifa MA105 + Shelly PRo 3EM (120A), 3x Marstek 5,12kW v151, lilygo-modbus-485 HA
- Enhancement: HA interaction with offering linkin/out (WIP)
- BUG: Log. Not showing after restart, but only poping up after a new value.
- Enhancement: Chart SoftStart now persistent.
- Enhancement: Chart Solar now persistent (first attempt, but buggy still working on the reset after reload)
- Enhancement: Chart Cool now persistent (when used)
Zoek je nog een baan?
8680 Wp, Panasonic Mono-bloc J-Generation WH-MDC07J3E5 1-fase 7kW. Heishamon v3.2.3 , NRflow *custom* , Home Assistant + " kamaradclimber / heishamon-homeassistant", Kaifa MA105 + Shelly PRo 3EM (120A), 3x Marstek 5,12kW v151, lilygo-modbus-485 HA
Bedoelde vooral; dat je er wel rekening mee moet houden dat niet iedereen een extern setpoint heeft, en daar wel rekening mee moet worden gehouden dat de flow niet omvaltMaarten69 schreef op donderdag 27 oktober 2022 @ 10:00:
[...]
Checked elke 10 sec tussen Room setpoint (Flow) en Home Assistant Climate (target temp)
Wijzig je in RTC de room setpoint past de flow de climate in HA direct aan.
Als je in HA de temp wijzigt dan past hij de setpoint in de flow (RTC) aan.
Nu nog een keer jouw vraag lezen...
Wat doe je met de link-out node eigenlijk?
[ Voor 3% gewijzigd door MikeyMan op 27-10-2022 10:08 ]
De link-in en out nodes doen weinig als je niet specifiek straks de HA flow installeert.MikeyMan schreef op donderdag 27 oktober 2022 @ 10:06:
[...]
Bedoelde vooral; dat je er wel rekening mee moet houden dat niet iedereen een extern setpoint heeft, en daar wel rekening mee moet worden gehouden dat de flow niet omvalt
Wat doe je met de link-out node eigenlijk?
Ik zal nog wel checken op een geldige waarde.
Dit hebben jullie bij een herstart ook neem ik aan.
Hij pakt eerst de temp van de Remote Controller en dan (indien ingesteld) je eigen kamer temperatuur sensor.
Hoe voorkomen we telkens deze piek?
:fill(white):strip_exif()/f/image/RlCaUUF2m41ZzzgOXZEvV30c.png?f=user_large)
[ Voor 28% gewijzigd door Maarten69 op 27-10-2022 10:12 ]
8680 Wp, Panasonic Mono-bloc J-Generation WH-MDC07J3E5 1-fase 7kW. Heishamon v3.2.3 , NRflow *custom* , Home Assistant + " kamaradclimber / heishamon-homeassistant", Kaifa MA105 + Shelly PRo 3EM (120A), 3x Marstek 5,12kW v151, lilygo-modbus-485 HA
Oh, das niet handig. Waarom zo beperkend?Maarten69 schreef op donderdag 27 oktober 2022 @ 10:10:
[...]
De link-in en out nodes doen weinig als je niet specifiek straks de HA flow installeert.
Ik zal nog wel checken op een geldige waarde.
Zou er gewoon een universele link-in van maken, zoals deze:
/f/image/ypJRdo5a2OIUsA2PGoVbsD2p.png?f=fotoalbum_large)
Ik heb zelf geen Home Assistant draaien namelijk. Zou persoonlijk wel de input node, maar niet de output node willen gebruiken.
Nog mooier zou zijn om hier alle externe sensoren bij elkaar te zetten:
- Room temperature
- Outside temperature
- Room setpoint
- Ta sensor
- Tr sensor
De huidige locatie is ietswat ongelukkig.
Yup, same... Hij moet eerst een geupdate waarde krijgen.Dit hebben jullie bij een herstart ook neem ik aan.
Hij pakt eerst de temp van de Remote Controller en dan (indien ingesteld) je eigen kamer temperatuur sensor.
Hoe voorkomen we telkens deze piek?
Misschien de laatst gemeten waarde wegschrijven? Hij schiet nu inderdaad naar 21 toe. Wat volgens mij de temperatuur van de controller is.
[ Voor 34% gewijzigd door MikeyMan op 27-10-2022 10:20 ]
Duidelijk. Ik ga in elk geval de opmerking over defrost simpelweg weglaten, het voegt denk ik niks toe qua verduidelijking.edterbak schreef op donderdag 27 oktober 2022 @ 09:41:
@Aikon
Ik vind het lastig uit te leggen.
Technisch begrijp ik exact wat er gebeurt.
Maar je vragen zijn in verhaalvorm. Ik heb zo nu en dan kortsluiting tussen deze 2 belevingen![]()
Sorry daarvoor als het af en toe lijkt dat ik volledig langs mensen heen kan praten.
Ik vind het dan weer lastig dat sommige vragen gewoon in het geheel niet beantwoord worden, ik snap dat men er overheen leest, want het gaat nogal hard hier soms. Maar om een goede help tekst te schrijven moet ik wel exact begrijpen wat er gebeurd.
Mijn doel is iig dat iedereen, ook niet bijzonder technische mensen, ook de flow effectief kunnen gebruiken. Het lijkt me leuk als de flow nog een stuk populairder wordt.
Ik ga iig de nieuwe flow installeren
---
27/10 10:34:09 - Function RTC: Correction change: From 0 to -3 °C
27/10 10:34:09 - SETUP - Sensors: Custom room temperature sensor FOUND
27/10 10:33:42 - Function - SoftStart: 0
27/10 10:33:41 - Function - RTC: 1
27/10 10:33:34 - SYSTEM: WAR settings OK
27/10 10:33:34 - SYSTEM - HEISHAMON Connection - : Online
27/10 10:33:34 - Function - WAR: 1
27/10 10:33:34 - Function NightReduction: New correction: -10 °C
27/10 10:33:34 - MQTT Command - SetHeatpump: 0
27/10 10:33:34 - Function Solar -: 0
27/10 10:33:34 - Function NightReduction - : 0
27/10 10:33:33 - SYSTEM: Start
De buitensensor wordt niet gevonden, maar wordt nu wel gebruikt

@edterbak Ik zie dat je inmiddels 1 setting van de Scheduler naar de Settings hebt verplaatst, ga je de andere ook nog doen? Dan verwerk ik dat alvast in de teksten.
Nu ik er zo over nadenk, op de Home pagina zijn ook Settings te vinden.
- DHW (SP)
- Default water temp.
- Cool SP
Die horen daar niet en kunnen wmb alle drie weg. Alleen de Default water temp. staat nog niet bij de Settings zelf, die kan je daarheen verplaatsen onder het kopje HEAT | DHW.
De vraag is willen jullie uberhaupt de DHW en Cool SP zien op de Home page?
[ Voor 47% gewijzigd door Aikon op 27-10-2022 10:51 ]
Groeit vanzelf. Althans bij mij wel.MikeyMan schreef op donderdag 27 oktober 2022 @ 10:21:
Heb nu overigens een klein venster voor de logs:
[Afbeelding]
Ik hoor je luid en duidelijk.Aikon schreef op donderdag 27 oktober 2022 @ 10:26:
[...]
Duidelijk. Ik ga in elk geval de opmerking over defrost simpelweg weglaten, het voegt denk ik niks toe qua verduidelijking.
Ik vind het dan weer lastig dat sommige vragen gewoon in het geheel niet beantwoord worden, ik snap dat men er overheen leest, want het gaat nogal hard hier soms. Maar om een goede help tekst te schrijven moet ik wel exact begrijpen wat er gebeurd.
Mijn doel is iig dat iedereen, ook niet bijzonder technische mensen, ook de flow effectief kunnen gebruiken. Het lijkt me leuk als de flow nog een stuk populairder wordt.
Ik ga iig de nieuwe flow installeren
---
27/10 10:34:09 - Function RTC: Correction change: From 0 to -3 °C
27/10 10:34:09 - SETUP - Sensors: Custom room temperature sensor FOUND
27/10 10:33:42 - Function - SoftStart: 0
27/10 10:33:41 - Function - RTC: 1
27/10 10:33:34 - SYSTEM: WAR settings OK
27/10 10:33:34 - SYSTEM - HEISHAMON Connection - : Online
27/10 10:33:34 - Function - WAR: 1
27/10 10:33:34 - Function NightReduction: New correction: -10 °C
27/10 10:33:34 - MQTT Command - SetHeatpump: 0
27/10 10:33:34 - Function Solar -: 0
27/10 10:33:34 - Function NightReduction - : 0
27/10 10:33:33 - SYSTEM: Start
De buitensensor wordt niet gevonden, maar wordt nu wel gebruikt
@edterbak Ik zie dat je inmiddels 1 setting van de Scheduler naar de Settings hebt verplaatst, ga je de andere ook nog doen? Dan verwerk ik dat alvast in de teksten.
Nu ik er zo over nadenk, op de Home pagina zijn ook Settings te vinden.
- DHW (SP)
- Default water temp.
- Cool SP
Die horen daar niet en kunnen wmb alle drie weg. Alleen de Default water temp. staat nog niet bij de Settings zelf, die kan je daarheen verplaatsen onder het kopje HEAT | DHW.
De vraag is willen jullie uberhaupt de DHW en Cool SP zien op de Home page?
Ik wil je graag helpen, mij te helpen. Goed voor jou, goed voor mij.
1 massive bericht werkt dat niet handig voor mij.
Zou je de items in stukjes kunnen hakken, en dan item voor item er doorheen.
Niet te veel items op een dag. Doseren is belangrijk omdat ieder item tijd kost. Soms is er ook wat overleg nodig.
Dan krijg je van mij direct terugkoppeling dat het gedaan is, en tijd is voor de volgende.
Je bug over T sensor ga ik naar kijken vanavond. Ik had hier ook al moeite mee te bouwen, dus ik ben eigenlijk niet verbaasd.. helaas
:fill(white):strip_exif()/f/image/jsiGIsJqI5neWTZz37kiTKek.png?f=user_large)
Mis in de logging wel een 'external room setpoint found'. Om het gelijk te trekken met de andere sensors.
edit: feest was van korte duur:
:fill(white):strip_exif()/f/image/z74hxsMFp13RvzRh3QrB5ZHF.png?f=user_large)
Hij pakt hem wel op, maar overschrijft hem daarna geregeld. Denk dat ie de setting van het scherm weer ophaalt. Even checken.
edit2: yes; hij pakt de op het scherm ingestelde setting weer terug
[ Voor 37% gewijzigd door MikeyMan op 27-10-2022 14:26 ]
1
2
3
4
5
6
7
8
9
10
11
12
13
14
15
16
17
18
19
20
21
22
23
24
25
26
27
28
29
30
31
32
33
34
35
36
37
38
39
40
41
42
43
44
45
46
47
48
49
50
51
52
53
54
55
56
57
| 27/10 12:04:54 - Function - SoftStart: 1 27/10 12:02:14 - MQTT Command - SetMaxPumpDuty: 102 27/10 12:02:09 - MQTT Command - SetMaxPumpDuty: 129 27/10 12:02:05 - MQTT Command - SetMaxPumpDuty: 119 27/10 11:43:49 - MQTT Command - SetZ1HeatRequestTemperature: 22 27/10 11:43:49 - Function RTC: Correction change: From 0 to -1 °C 27/10 11:41:51 - MQTT Command - SetZ1HeatRequestTemperature: 23 27/10 11:41:51 - Function RTC: Correction change: From -1 to 0 °C 27/10 11:32:04 - MQTT Command - SetZ1HeatRequestTemperature: 22 27/10 11:32:04 - Function RTC: Correction change: From -3 to -1 °C 27/10 11:32:04 - SETUP - Sensors: Custom room temperature sensor FOUND 27/10 11:30:55 - MQTT Command - SetZ1HeatRequestTemperature: 20 27/10 11:30:55 - Function RTC: Correction change: From -1 to -3 °C 27/10 11:30:50 - MQTT Command - SetZ1HeatRequestTemperature: 22 27/10 11:30:50 - Function RTC: Correction change: From -3 to -1 °C 27/10 11:30:45 - MQTT Command - SetZ1HeatRequestTemperature: 20 27/10 11:30:45 - Function RTC: Correction change: From -1 to -3 °C 27/10 11:30:40 - MQTT Command - SetZ1HeatRequestTemperature: 22 27/10 11:30:40 - Function RTC: Correction change: From -3 to -1 °C 27/10 11:30:30 - MQTT Command - SetZ1HeatRequestTemperature: 20 27/10 11:30:30 - Function RTC: Correction change: From -1 to -3 °C 27/10 11:30:20 - MQTT Command - SetZ1HeatRequestTemperature: 22 27/10 11:30:20 - Function RTC: Correction change: From -3 to -1 °C 27/10 11:29:45 - MQTT Command - SetZ1HeatRequestTemperature: 20 27/10 11:29:45 - Function RTC: Correction change: From -1 to -3 °C 27/10 11:29:30 - MQTT Command - SetZ1HeatRequestTemperature: 22 27/10 11:29:30 - Function RTC: Correction change: From -3 to -1 °C 27/10 11:29:25 - MQTT Command - SetZ1HeatRequestTemperature: 20 27/10 11:29:25 - Function RTC: Correction change: From -1 to -3 °C 27/10 11:29:16 - MQTT Command - SetZ1HeatRequestTemperature: 22 27/10 11:29:15 - Function RTC: Correction change: From -3 to -1 °C 27/10 11:29:15 - MQTT Command - SetZ1HeatRequestTemperature: 20 27/10 11:29:15 - Function RTC: Correction change: From -1 to -3 °C 27/10 11:29:00 - MQTT Command - SetZ1HeatRequestTemperature: 22 27/10 11:29:00 - Function RTC: Correction change: From -3 to -1 °C 27/10 11:28:55 - MQTT Command - SetZ1HeatRequestTemperature: 20 27/10 11:28:55 - Function RTC: Correction change: From -1 to -3 °C 27/10 11:28:50 - MQTT Command - SetZ1HeatRequestTemperature: 22 27/10 11:28:50 - Function RTC: Correction change: From -3 to -1 °C 27/10 11:28:45 - MQTT Command - SetZ1HeatRequestTemperature: 20 27/10 11:28:45 - Function RTC: Correction change: From -1 to -3 °C 27/10 11:28:40 - MQTT Command - SetZ1HeatRequestTemperature: 22 27/10 11:28:40 - Function RTC: Correction change: From -3 to -1 °C 27/10 11:28:38 - Function - SoftStart: 0 27/10 11:28:38 - Function - RTC: 1 27/10 11:28:35 - MQTT Command - SetZ1HeatRequestTemperature: 20 27/10 11:28:35 - Function RTC: Correction change: From -1 to -3 °C 27/10 11:28:30 - MQTT Command - SetHeatpump: 1 27/10 11:28:30 - SYSTEM: WAR settings OK 27/10 11:28:29 - SYSTEM - HEISHAMON Connection - : Online 27/10 11:28:29 - Function Solar -: 1 27/10 11:28:29 - Function NightReduction - : 0 27/10 11:28:29 - Function - WAR: 1 27/10 11:28:29 - Function NightReduction: New correction: -3 °C 27/10 11:28:29 - SYSTEM: Start--------------------------------------------------------------- ------------------------------------------------------------------------------------------------ 27/10 11:27:02 - MQTT Command - SetZ1HeatRequestTemperature: 22 |
[ Voor 97% gewijzigd door MikeyMan op 27-10-2022 12:05 ]
Wat pingelt de RTC bij jou. 20, 22, 20...
Lijkt mij beetje vreemd.
Waarom zet je room setpoint op 5?
De externe room setpoint aansturing is nog niet af. De sturende/controlerende functie zit daar (nog) niet in.
[ Voor 45% gewijzigd door Maarten69 op 28-10-2022 20:16 ]
8680 Wp, Panasonic Mono-bloc J-Generation WH-MDC07J3E5 1-fase 7kW. Heishamon v3.2.3 , NRflow *custom* , Home Assistant + " kamaradclimber / heishamon-homeassistant", Kaifa MA105 + Shelly PRo 3EM (120A), 3x Marstek 5,12kW v151, lilygo-modbus-485 HA
Room setpoint naar 5 doet de evohome controller. Op basis van het weerbericht wordt de temperatuur omlaag gebracht. Warme dag verwacht = niet stoken = setpoint naar 5.Maarten69 schreef op donderdag 27 oktober 2022 @ 16:31:
Softstart was hier ook uit na deploy. Weer aangezet.
Wat pingelt de RTC bij jou. 20, 22, 20...
Lijkt mij beetje vreemd.
Waarom zet je room setpoint op 5?
De externe room setpoint aansturing is nog niet af. De sturende/controlerende functie zit daar (nog) niet in.
Vind hem idd ook wel wat pingelen, was voorheen minder lijkt het.
[ Voor 5% gewijzigd door MikeyMan op 27-10-2022 16:53 ]
Night reduction lijkt overigens enige vertraging te hebben:
1
2
3
4
5
6
7
8
9
10
11
12
13
14
15
16
17
18
19
| 28/10 08:00:14 - Function - SoftStart: 1 28/10 05:28:29 - Function NightReduction - : 0 28/10 05:00:03 - MQTT Command - SetZ1HeatRequestTemperature: 24 28/10 05:00:03 - Scheduler - NightReduction: 0 28/10 03:07:40 - MQTT Command - SetZ1HeatRequestTemperature: 21 28/10 03:07:40 - Function WAR: Setpoint change: From 23 to 24 °C 28/10 02:26:26 - Function RTC: Correction change: From -1 to 0 °C 28/10 02:00:00 - Function (Solar): New day; Reset Solar function. DHW SP already SP_LOW ------------------------------------------------------------------------------------------------ 27/10 23:38:56 - Function RTC: Correction change: From -2 to -1 °C 27/10 22:28:29 - Function NightReduction - : 1 27/10 22:06:01 - SYSTEM - HEISHAMON Connection - : Online 27/10 22:05:58 - SYSTEM - HEISHAMON Connection - : Offline 27/10 22:00:32 - MQTT Command - SetZ1HeatRequestTemperature: 20 27/10 22:00:32 - Scheduler - NightReduction: -3 27/10 21:33:30 - MQTT Command - SetZ1HeatRequestTemperature: 21 27/10 21:33:30 - Function RTC: Correction change: From -1 to -2 °C 27/10 19:34:59 - MQTT Command - SetZ1HeatRequestTemperature: 22 27/10 19:34:59 - Function RTC: Correction change: From -2 to -1 °C |
Hij zet em ook gelijk weer:
28/10 08:50:13 - Function - SoftStart: 0
28/10 08:49:41 - Function - SoftStart: 1
[ Voor 67% gewijzigd door Aikon op 28-10-2022 08:50 ]
Voorwaarde is wel dat je een Climate entity in HA gemaakt hebt.
Een fictieve climate entity maak je door onderstaande code in je configuration.yaml te stoppen:
Ik zou ze op een nieuwe flow importeren of op je personal tab:# Fictieve climate entity tbv warmtepomp
climate woonkamer:
- platform: generic_thermostat
name: Warmtepomp
heater: switch.dummy #switch.aquarea_main_power #requires heishamon.yaml tip: use dummy
target_sensor: sensor.woonkamer_2 #Which temp sensor for room should it use
min_temp: 18
max_temp: 24
ac_mode: false
target_temp: 21 #default target temp after a restart of HA
cold_tolerance: 0.2
hot_tolerance: 0.1
min_cycle_duration:
seconds: 600
initial_hvac_mode: "heat"
precision: 0.1
Zou er dan zou uit moeten zien:[{"id":"a0c7d6b4c2018b6e","type":"group","z":"1460ade6f3a27cb9","name":"Connect with Home Assistant Thermostaat","style":{"label":true},"nodes":["a4dfa98ea66060e8","97b64e0ff97d0fa1","476043129c88de94","eacb0e1ca2c09c4f","d5452a2809a15771","5e51538f31a12b1d","fd669d4a46858b01","9a64d764143f0cad","97b4e23087ca3ee5","ab33a053cbe2d0cc","d4865f305ad38c4c","47df60cf3c8e31a3","432b10412244a134"],"x":634,"y":39,"w":792,"h":242},{"id":"a4dfa98ea66060e8","type":"api-call-service","z":"1460ade6f3a27cb9","g":"a0c7d6b4c2018b6e","name":"Set Climate Warmtepomp temp","server":"9eac3627.9da4f8","version":5,"debugenabled":true,"domain":"climate","service":"set_temperature","areaId":[],"deviceId":[],"entityId":["climate.warmtepomp"],"data":"{\"temperature\":\"{{payload}}\"}","dataType":"json","mergeContext":"","mustacheAltTags":false,"outputProperties":[{"property":"payload","propertyType":"msg","value":"","valueType":"str"}],"queue":"none","x":1000,"y":120,"wires":[[]]},{"id":"97b64e0ff97d0fa1","type":"api-current-state","z":"1460ade6f3a27cb9","g":"a0c7d6b4c2018b6e","name":"Check Target Temp","server":"9eac3627.9da4f8","version":3,"outputs":1,"halt_if":"","halt_if_type":"str","halt_if_compare":"is","entity_id":"climate.warmtepomp","state_type":"str","blockInputOverrides":false,"outputProperties":[{"property":"data","propertyType":"msg","value":"","valueType":"entity"}],"for":"0","forType":"num","forUnits":"minutes","override_topic":false,"state_location":"payload","override_payload":"msg","entity_location":"data","override_data":"msg","x":900,"y":180,"wires":[["eacb0e1ca2c09c4f"]]},{"id":"476043129c88de94","type":"link in","z":"1460ade6f3a27cb9","g":"a0c7d6b4c2018b6e","name":"Read RoomSP from dashboard","links":["af715d4c79137c30"],"x":675,"y":120,"wires":[["5e51538f31a12b1d"]]},{"id":"eacb0e1ca2c09c4f","type":"function","z":"1460ade6f3a27cb9","g":"a0c7d6b4c2018b6e","name":"Get target temp","func":"msg.payload = Number(msg.data.attributes.temperature).toFixed(1);\nmsg.payload = parseFloat(msg.data.attributes.temperature);\n//check between 1 - 28 (some thermostats use 5 for nightmode)\nif (msg.payload > 0 && msg.payload < 29) {\n msg.topic = \"HA Thermostat\";\n return msg;\n}\nelse {\n return [null, msg];\n}\n ","outputs":1,"noerr":0,"initialize":"","finalize":"","libs":[],"x":1100,"y":180,"wires":[["d5452a2809a15771","97b4e23087ca3ee5"]]},{"id":"d5452a2809a15771","type":"rbe","z":"1460ade6f3a27cb9","g":"a0c7d6b4c2018b6e","name":"","func":"rbe","gap":"","start":"","inout":"out","septopics":false,"property":"payload","topi":"topic","x":1270,"y":180,"wires":[["fd669d4a46858b01","47df60cf3c8e31a3"]]},{"id":"5e51538f31a12b1d","type":"rbe","z":"1460ade6f3a27cb9","g":"a0c7d6b4c2018b6e","name":"","func":"rbe","gap":"","start":"","inout":"out","septopics":true,"property":"payload","topi":"topic","x":790,"y":120,"wires":[["a4dfa98ea66060e8","47df60cf3c8e31a3"]]},{"id":"fd669d4a46858b01","type":"link out","z":"1460ade6f3a27cb9","g":"a0c7d6b4c2018b6e","name":"Write RoomSP","mode":"link","links":["9a106cdefc873348"],"x":1375,"y":180,"wires":[]},{"id":"9a64d764143f0cad","type":"trigger-state","z":"1460ade6f3a27cb9","g":"a0c7d6b4c2018b6e","name":"On change","server":"9eac3627.9da4f8","version":2,"exposeToHomeAssistant":false,"haConfig":[{"property":"name","value":""},{"property":"icon","value":""}],"entityid":"climate.warmtepomp","entityidfiltertype":"exact","debugenabled":false,"constraints":[{"targetType":"this_entity","targetValue":"","propertyType":"current_state","propertyValue":"new_state.state","comparatorType":"is","comparatorValueDatatype":"str","comparatorValue":""}],"inputs":0,"outputs":2,"customoutputs":[],"outputinitially":false,"state_type":"str","enableInput":false,"x":720,"y":180,"wires":[[],["97b64e0ff97d0fa1"]]},{"id":"97b4e23087ca3ee5","type":"debug","z":"1460ade6f3a27cb9","g":"a0c7d6b4c2018b6e","name":"Target_temp","active":true,"tosidebar":true,"console":false,"tostatus":true,"complete":"payload","targetType":"msg","statusVal":"Target_temp","statusType":"auto","x":1310,"y":120,"wires":[]},{"id":"ab33a053cbe2d0cc","type":"link out","z":"1460ade6f3a27cb9","g":"a0c7d6b4c2018b6e","name":"Send to log","mode":"link","links":["031e62b0bf3df7d7"],"x":1375,"y":240,"wires":[]},{"id":"d4865f305ad38c4c","type":"function","z":"1460ade6f3a27cb9","g":"a0c7d6b4c2018b6e","name":"Send to log","func":"if (msg.topic != \"HA Thermostat\") {\n msg.topic = \"RTC\";\n}\nmsg.payload = \"Room setpoint changed to: \" + msg.payload + \" °C\";\nreturn msg;","outputs":1,"noerr":0,"initialize":"","finalize":"","libs":[],"x":1250,"y":240,"wires":[["ab33a053cbe2d0cc"]]},{"id":"47df60cf3c8e31a3","type":"rbe","z":"1460ade6f3a27cb9","g":"a0c7d6b4c2018b6e","name":"","func":"rbe","gap":"","start":"","inout":"out","septopics":false,"property":"payload","topi":"topic","x":1090,"y":240,"wires":[["d4865f305ad38c4c"]]},{"id":"432b10412244a134","type":"comment","z":"1460ade6f3a27cb9","g":"a0c7d6b4c2018b6e","name":"============== Setup your Home Assistant Climate Entity in all 3 blue nodes =============","info":"","x":1030,"y":80,"wires":[]},{"id":"9eac3627.9da4f8","type":"server","name":"Home Assistant","version":5,"addon":true,"rejectUnauthorizedCerts":true,"ha_boolean":"y|yes|true|on|home|open","connectionDelay":false,"cacheJson":true,"heartbeat":true,"heartbeatInterval":"30","areaSelector":"friendlyName","deviceSelector":"friendlyName","entitySelector":"friendlyName","statusSeparator":"at: ","statusYear":"hidden","statusMonth":"short","statusDay":"numeric","statusHourCycle":"h23","statusTimeFormat":"h:m","enableGlobalContextStore":true}]
:fill(white):strip_exif()/f/image/jNtqcd2cdyPqxxuj9aV94lvn.png?f=user_large)
Edit: over de Softstart. Mijn Softstart gaat na elke deploy naar uit en blijft uit totdat ik hem aan zet.
Na 30 minuten ging de Softstart hier ook weer uit.
@edterbak Daar zal je de bug moeten zoeken verwacht ik... (Bug 1, oplossing lees verder...)
[ Voor 7% gewijzigd door Maarten69 op 28-10-2022 20:18 ]
8680 Wp, Panasonic Mono-bloc J-Generation WH-MDC07J3E5 1-fase 7kW. Heishamon v3.2.3 , NRflow *custom* , Home Assistant + " kamaradclimber / heishamon-homeassistant", Kaifa MA105 + Shelly PRo 3EM (120A), 3x Marstek 5,12kW v151, lilygo-modbus-485 HA
Yup:Aikon schreef op vrijdag 28 oktober 2022 @ 08:08:
Bij mij staat ie nu ook uit.
Hij zet em ook gelijk weer:
28/10 08:50:13 - Function - SoftStart: 0
28/10 08:49:41 - Function - SoftStart: 1
28/10 08:28:38 - Function - SoftStart: 0
28/10 08:00:14 - Function - SoftStart: 1
Begin ik gelukkig toch nog niet te dementeren.
@Maarten69 ik beperk het testen tot de connect in node
[ Voor 13% gewijzigd door MikeyMan op 28-10-2022 09:37 ]
Mijn buitentemperatuur doet het niet. Op HOME dash is WAR ook leeg.
Heb wat debug nodes geplaatst en je ziet dat de function node "T_outside - Input selector" niets doorlaat:
/f/image/BuaBL66eyiQkr5689ZpMrZXf.png?f=fotoalbum_large)
De javascript error (rode driehoekje) heb ik weer omdat jij de var TimeElapsed niet gedeclareerd hebt.
Vraag me af waarom jij dat niet hebt. (Maakt voor werking niet uit blijkbaar)
*ik draai Node Red v 3.0.2
Denk de fout gevonden te hebben;
Er bestaat in Context Data geen T_outside_custom
Ik zie ook nergens dat je de var T_outside_custom opzet/declareert....
Krijg overigens ook deze javascript errors in diezelfde functie:
:fill(white):strip_exif()/f/image/iosOBEDpQBPHqzUzUC64z54K.png?f=user_large)
In debug messages zie ik ook:
1
2
| 28-10-2022 11:51:02node: T_outside - Input selectorfunction : (error) "ReferenceError: Heating_Mode is not defined (line 49, col 9)" |
De oplossing die werkt is inderdaad het ophalen van de Heating_Mode:
1
| var Heating_Mode = global.get('Heating_Mode',"file"); |
Dat ontbrak nog in je functie!
Maar iedereen met Flow version 20.86 moet hier toch last van hebben???
[ Voor 82% gewijzigd door Maarten69 op 28-10-2022 19:00 ]
8680 Wp, Panasonic Mono-bloc J-Generation WH-MDC07J3E5 1-fase 7kW. Heishamon v3.2.3 , NRflow *custom* , Home Assistant + " kamaradclimber / heishamon-homeassistant", Kaifa MA105 + Shelly PRo 3EM (120A), 3x Marstek 5,12kW v151, lilygo-modbus-485 HA
Ik heb hem op quiet mode 3 staan nu. Dan gaat hij wel direct terug naar 19 - 20 Hz en blijft daar de rest van de run op draaien.
Dat is echt heel slecht voor je COP, gezien de fan buiten niet luid mag draaien, oftewel de warmtewisselaar werkt dan verre van optimaal...fietsensloper schreef op vrijdag 28 oktober 2022 @ 13:00:
[...]
Ik heb hem op quiet mode 3 staan nu. Dan gaat hij wel direct terug naar 19 - 20 Hz en blijft daar de rest van de run op draaien.
die error die jij geeft als oplossing staat er bij mij gewoon in, ik heb ook dus niet zo een rood driehoekjeMaar iedereen met Flow version 20.86 moet hier toch last van hebben???
maar ik heb dus wel dat er geen outside temperatuur doorkomt en dus de WAR leeg blijft.
verder springt ook hier de softstart gelijk op uit
Jij brand ik blus! 4.640kW no-zw WH-MDC05J3E5
Maar zodra jij iets update in de code van die node, al is het een //comment, dan zul je denk ik een fout zien...Balans schreef op vrijdag 28 oktober 2022 @ 17:37:
[...]
die error die jij geeft als oplossing staat er bij mij gewoon in, ik heb ook dus niet zo een rood driehoekje
maar ik heb dus wel dat er geen outside temperatuur doorkomt en dus de WAR leeg blijft.
Bug 1: Oplossing softstart zit hier: (WP Dash / function Softstart / Load on boot SS:
/f/image/nnlaPpoz6oipCdtVgCjyl8r5.png?f=fotoalbum_large)
Als je de if comment, dan voert hij het daarna wel gewoon uit natuurlijk @edterbak

Edit:
Na DEPLOY blijft de Softstart nu aan (dus even de // weghalen, want mag bij 1ste start uit staan)
Gaat nu ook niet meer uit na 30 minuten.
[ Voor 68% gewijzigd door Maarten69 op 28-10-2022 20:24 ]
8680 Wp, Panasonic Mono-bloc J-Generation WH-MDC07J3E5 1-fase 7kW. Heishamon v3.2.3 , NRflow *custom* , Home Assistant + " kamaradclimber / heishamon-homeassistant", Kaifa MA105 + Shelly PRo 3EM (120A), 3x Marstek 5,12kW v151, lilygo-modbus-485 HA
Lijkt mij niet (althans volgens de interne COP-meter) en zeker niet bij deze buitentemperaturen. Vooral de compressor wordt gemaximeerd en de fans daaraan aan gepast. Dat is op zich zelf al een deel van de "softstart". Ik doe dat automatisch nu zo (ranges nog definitief bepalen dit seizoen):Thomox schreef op vrijdag 28 oktober 2022 @ 13:31:
[...]
Dat is echt heel slecht voor je COP, gezien de fan buiten niet luid mag draaien, oftewel de warmtewisselaar werkt dan verre van optimaal...
var silent_mode_BT = flow.get('Outside_Temp');
var silent_mode_SW = flow.get('Silent_Mode_SW')
var silent_mode = 0;
if (silent_mode_SW == 1) {
if (silent_mode_BT > 10) {
silent_mode = 3; //max 35Hz
flow.set("Status_Silent_Mode", '3 (max 35Hz)');
}
if (silent_mode_BT <= 10) {
silent_mode = 2; //max 45Hz
flow.set("Status_Silent_Mode", '2 (max 45Hz)');
}
if (silent_mode_BT <= 0) {
silent_mode = 1; //max 55Hz
flow.set("Status_Silent_Mode", '1 (max 55Hz');
}
if (silent_mode_BT <= -5) {
silent_mode = 0; //onbegrensd
flow.set("Status_Silent_Mode", '0 (niet begrensd)');
}
}
else
flow.set("Status_Silent_Mode", '0 (Off)');
msg.topic = 'silent_mode';
msg.payload = silent_mode;
node.status({ text: flow.get("Status_Silent_Mode") });
return msg;
[ Voor 8% gewijzigd door JanAllElectric op 28-10-2022 18:51 ]
Panasonic TCAP 12kW J-versie + Heishamon/HA/Node-Red/Grafana/InfluxDB; Atlantic v3 200L; 5* jaga strada 21 & zelfbouw DBE; 3*2400Wp (O,Z,W); KIA EV6 77kWh RWD + EVCC/cFos Wallbox solar; 3* Marstek 5kWh (v151)+CT003 (v114)+ modbus/lilygo/node-red/HA
Ik heb dat inderdaad ook gelezen (dat dat ten koste van COP zou gaan), kon mij daar ook niet in vinden.
De opgewekte warmte gaat zo en zo het huis in, nu op lager vermogen. (toch?)
Jouw oplossing vind ik mooi.
Even monitoren wat dat doet anders is dat ook wel iets voor deze flow namelijk.
Volgens mij moeten we nu even op @edterbak om deze 2 problemen (met oplossingen) te verwerken voor de nieuwe flow update.
Voel je in de tussentijd vrij om één van de 2 bugs zelf op te lossen. (Zie fixes hierboven)
[ Voor 73% gewijzigd door Maarten69 op 28-10-2022 20:25 ]
8680 Wp, Panasonic Mono-bloc J-Generation WH-MDC07J3E5 1-fase 7kW. Heishamon v3.2.3 , NRflow *custom* , Home Assistant + " kamaradclimber / heishamon-homeassistant", Kaifa MA105 + Shelly PRo 3EM (120A), 3x Marstek 5,12kW v151, lilygo-modbus-485 HA
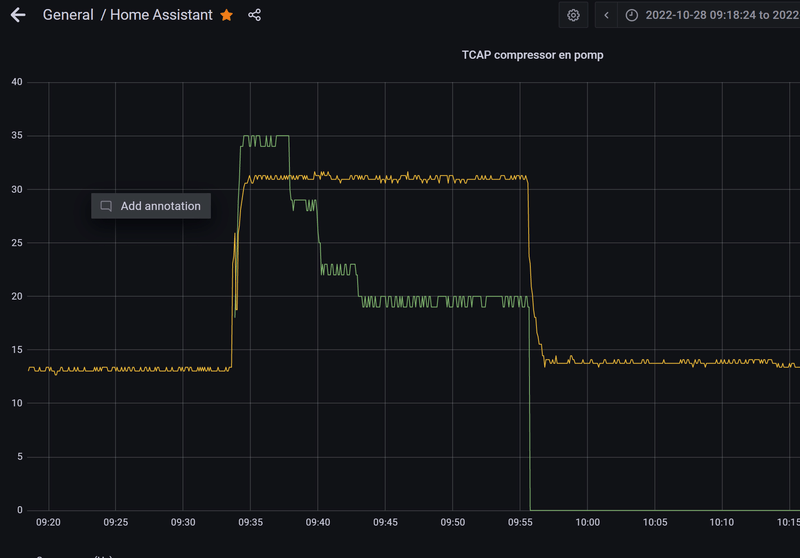
Zo ongeveer (vanochtend testrun): Je ziet dat in opstartfase/begin fase 1 de compressor wordt gemaximeerd.Maarten69 schreef op vrijdag 28 oktober 2022 @ 18:50:
[...]
.....
Even monitoren wat dat doet anders is dat ook wel iets voor deze flow namelijk.
/f/image/j0bVV2FXcUCzI6a70pAXqiBV.png?f=fotoalbum_large)
[ Voor 86% gewijzigd door JanAllElectric op 28-10-2022 19:02 ]
Panasonic TCAP 12kW J-versie + Heishamon/HA/Node-Red/Grafana/InfluxDB; Atlantic v3 200L; 5* jaga strada 21 & zelfbouw DBE; 3*2400Wp (O,Z,W); KIA EV6 77kWh RWD + EVCC/cFos Wallbox solar; 3* Marstek 5kWh (v151)+CT003 (v114)+ modbus/lilygo/node-red/HA
[ Voor 99% gewijzigd door MikeyMan op 28-10-2022 19:12 ]
@Maarten69 de duur van de softstart zou niet van invloed moeten zijn op het totaal uitschakelen van de functie. En ik heb deze ook nog steeds op 30 minuten staan.
Nee klopt, maar vooralsnog blijft hij nu aan. Bij restart is het duidelijk gefixed.MikeyMan schreef op vrijdag 28 oktober 2022 @ 19:12:
@Maarten69 de duur van de softstart zou niet van invloed moeten zijn op het totaal uitschakelen van de functie. En ik heb deze ook nog steeds op 30 minuten staan.
Relatie na x tijd vind ik nog niet**. Misschien kunnen sommigen de tijd tussen aan en uitschakelen SS delen. Bij mij 30 min
**gevonden zie mijn post hieronder...
[ Voor 3% gewijzigd door Maarten69 op 28-10-2022 20:31 ]
8680 Wp, Panasonic Mono-bloc J-Generation WH-MDC07J3E5 1-fase 7kW. Heishamon v3.2.3 , NRflow *custom* , Home Assistant + " kamaradclimber / heishamon-homeassistant", Kaifa MA105 + Shelly PRo 3EM (120A), 3x Marstek 5,12kW v151, lilygo-modbus-485 HA
Herstart van node red zelf bedoel je?Maarten69 schreef op vrijdag 28 oktober 2022 @ 19:18:
[...]
Nee klopt, maar vooralsnog blijft hij nu aan. Bij restart is het duidelijk gefixed.
Relatie na x tijd vind ik nog niet. Misschien kunnen sommigen de tijd tussen aan en uitschakelen SS delen. Bij mij 25 min
Pas sinds laatste update schakelt ie automatisch uit. Daarvoor geen probleem gehad.
Nee, bij deploy. Wat de flow herstart en telkens de SS uitzette.MikeyMan schreef op vrijdag 28 oktober 2022 @ 19:25:
[...]
Herstart van node red zelf bedoel je?
Pas sinds laatste update schakelt ie automatisch uit. Daarvoor geen probleem gehad.
Ja bij laatste update, daarom de fix voor deze versie!!
De relatie met uitschakelen na x tijd is ook gevonden.
De inject node op onderstaande afbeelding wordt bij start en elke 30 minuten uitgevoerd, wat de Softstart-schakelaar dus telkens uit zet.
De oplossing met het weghalen van de // in de function node "Load on boot SS" zoals eerder aangegeven is voldoende voor de fix.
/f/image/YZFs6pYpQ1SNMIUAJMciRfH2.png?f=fotoalbum_large)
@edterbak zal trots op mij zijn als hij weer terug is

[ Voor 55% gewijzigd door Maarten69 op 28-10-2022 20:13 ]
8680 Wp, Panasonic Mono-bloc J-Generation WH-MDC07J3E5 1-fase 7kW. Heishamon v3.2.3 , NRflow *custom* , Home Assistant + " kamaradclimber / heishamon-homeassistant", Kaifa MA105 + Shelly PRo 3EM (120A), 3x Marstek 5,12kW v151, lilygo-modbus-485 HA
hahah..Aikon schreef op vrijdag 28 oktober 2022 @ 08:08:
Bij mij staat ie nu ook uit.
Hij zet em ook gelijk weer:
28/10 08:50:13 - Function - SoftStart: 0
28/10 08:49:41 - Function - SoftStart: 1
dat is pas automatisering
Ik heb dit weekend niet veel tijd.
Vanmiddag bezig geweest met klussen. (inductie plaat)
Morgen ook veel weg.
Dus ik hoop dat het vanavond, of anders zondag gefixt kan gaan worden.
Ik zit net te kijken naar die flow. Ik zie beide variabelen gewoon staan bij mij.Maarten69 schreef op vrijdag 28 oktober 2022 @ 11:13:
@edterbak 2e bug gevonden. (oplossing onderaan deze comment)
Mijn buitentemperatuur doet het niet. Op HOME dash is WAR ook leeg.
Heb wat debug nodes geplaatst en je ziet dat de function node "T_outside - Input selector" niets doorlaat:
[Afbeelding]
De javascript error (rode driehoekje) heb ik weer omdat jij de var TimeElapsed niet gedeclareerd hebt.
Vraag me af waarom jij dat niet hebt. (Maakt voor werking niet uit blijkbaar)
*ik draai Node Red v 3.0.2
Denk de fout gevonden te hebben;
Er bestaat in Context Data geen T_outside_custom
Ik zie ook nergens dat je de var T_outside_custom opzet/declareert....
Krijg overigens ook deze javascript errors in diezelfde functie:
[Afbeelding]
In debug messages zie ik ook:
code:
1 2 28-10-2022 11:51:02node: T_outside - Input selectorfunction : (error) "ReferenceError: Heating_Mode is not defined (line 49, col 9)"
De oplossing die werkt is inderdaad het ophalen van de Heating_Mode:
code:
1 var Heating_Mode = global.get('Heating_Mode',"file");
Dat ontbrak nog in je functie!
Maar iedereen met Flow version 20.86 moet hier toch last van hebben???
Zou er in de upload iets fout gegaan zijn?
Nou dit is de code in mijn node. Regel 10 heb ik dus toe moeten voegen:edterbak schreef op vrijdag 28 oktober 2022 @ 20:42:
[...]
Ik zit net te kijken naar die flow. Ik zie beide variabelen gewoon staan bij mij.
Zou er in de upload iets fout gegaan zijn?
//***********************************************************************************
let msg1={}; // pin 1 - panasonic_heat_pump/main/Outside_Temp output
let msg99={}; // pin 2 - To log
let msg2={}; // pin 3 - custom sensor output
let msg3={}; // pin 4 - final output. selected custom sensor or default panasonic_heat_pump/.. sensor
//
// return [msg1,msg99,msg2,msg3]
var T_outside_custom = global.get("T_outside_custom");
var Heating_Mode = global.get('Heating_Mode', "file");
//***********************************************************************************
// Timer how long the compressoris on. Runtime
//
var CurrentTime = new Date().getTime();
var StartTime = context.get("StartTime");
if (StartTime === undefined)
{
context.set("StartTime",CurrentTime);
return null;
}
else
{
var TimeElapsed = 0;
TimeElapsed = ((CurrentTime - StartTime)/1000);
TimeElapsed = parseFloat(TimeElapsed.toFixed(0));
// node.warn(TimeElapsed);
}
//***********************************************************************************
//***********************************************************************************
//
// Set delay after which the function will switch back from custom sensor to panasonic internal sensor.
// Choosen delay is 2 hours, 60 seconds x 60 x 2 = 7200 seconds
//
//***********************************************************************************
//***********************************************************************************
//
if (msg.topic == "panasonic_heat_pump/main/Outside_Temp")
{
msg1 = msg;
msg1.payload = Number(msg1.payload).toFixed(1);
msg1.payload = parseFloat(msg1.payload);
global.set("T_outside_panasonic",msg1.payload);
msg3 = msg1;
if (Heating_Mode == 0) // if heating mode is compensationcurve
{
msg99.topic = "SETUP - Sensors";
msg99.payload = "Heatpump is in compensation mode. Custom outside temperature sensor ignored. Using TOP14 instead";
global.set("T_outside",msg3.payload);
return [msg1,msg99,null,msg3]
}
else if (TimeElapsed > 7200) // if too long no custom T sensor
{
msg99.topic = "SETUP - Sensors";
msg99.payload = "Custom outside temperature sensor LOST. Using TOP14 instead";
global.set("T_outside_custom",undefined);
global.set("T_outside",msg3.payload);
return [msg1,msg99,null,msg3]
}
else if (Heating_Mode == 1 && T_outside_custom === undefined) // if heating mode is Direct, with no external
{
global.set("T_outside",msg3.payload);
return [msg1,null,null,msg3]
}
else
{
return [msg1,null,null,null]
}
}
//***********************************************************************************
//
else // if topic is not as defined by heatpump mqtt topic, then this is a custom sensor.
{
msg2 = msg;
msg2.payload = Number(msg2.payload).toFixed(1);
msg2.payload = parseFloat(msg2.payload);
if (Heating_Mode == 1) // Only in direct mode, allow currentTime to be set
{
context.set("StartTime",CurrentTime);
msg3 = msg2;
msg3.topic = "custom sensor";
global.set("T_outside",msg3.payload);
global.set("T_outside_custom",msg2.payload);
msg99.topic = "SETUP - Sensors";
msg99.payload = "Custom outside temperature sensor FOUND";
return [null,msg99,msg2,msg3];
}
return [null,null,msg2,null]
}
8680 Wp, Panasonic Mono-bloc J-Generation WH-MDC07J3E5 1-fase 7kW. Heishamon v3.2.3 , NRflow *custom* , Home Assistant + " kamaradclimber / heishamon-homeassistant", Kaifa MA105 + Shelly PRo 3EM (120A), 3x Marstek 5,12kW v151, lilygo-modbus-485 HA
Zeker vaag.edterbak schreef op vrijdag 28 oktober 2022 @ 20:47:
[Afbeelding]
Heel vaag. Hier staat het gewoon, en ook geen driehoekje.
Driehoekje krijg ik alleen hier en eerder bij TimeElapsed:
/f/image/1hkE3BI0RRcCZawwaOHBMUQ3.png?f=fotoalbum_large)
Maar net zoals in function node Softstart heb ik geen declaratie van TimeElapsed:
/f/image/LqbBQCQjNOe73d7rVYvLAdmF.png?f=fotoalbum_large)
[ Voor 20% gewijzigd door Maarten69 op 28-10-2022 21:11 ]
8680 Wp, Panasonic Mono-bloc J-Generation WH-MDC07J3E5 1-fase 7kW. Heishamon v3.2.3 , NRflow *custom* , Home Assistant + " kamaradclimber / heishamon-homeassistant", Kaifa MA105 + Shelly PRo 3EM (120A), 3x Marstek 5,12kW v151, lilygo-modbus-485 HA
Die pieken.Maarten69 schreef op donderdag 27 oktober 2022 @ 10:10:
[...]
De link-in en out nodes doen weinig als je niet specifiek straks de HA flow installeert.
Ik zal nog wel checken op een geldige waarde.
Dit hebben jullie bij een herstart ook neem ik aan.
Hij pakt eerst de temp van de Remote Controller en dan (indien ingesteld) je eigen kamer temperatuur sensor.
Hoe voorkomen we telkens deze piek?
[Afbeelding]
Is dat regelmatig? of niet?
ik heb de timer nu op 2h. ik zal hem 6 uur maken.
Nee dat is alleen bij een restart (bij deploy) eigenlijk, maar aangezien ik regelmatig werk in node-red gebeurd dat nogal regelmatig.edterbak schreef op vrijdag 28 oktober 2022 @ 20:50:
[...]
Die pieken.
Is dat regelmatig? of niet?
ik heb de timer nu op 2h. ik zal hem 6 uur maken.
Maar je zegt op 2 uur stond hij? (die 6x debug node heb ik zelf toegevoegd)
/f/image/Mw7zNWll11fytk6iCDviKCLS.png?f=fotoalbum_large)
Bij mij op 12 uur. Wat gaat er mist met versies? ik wis altijd gehele flow, deploy, herstart node red en dan pas import nieuwe flow....
[ Voor 44% gewijzigd door Maarten69 op 28-10-2022 21:08 ]
8680 Wp, Panasonic Mono-bloc J-Generation WH-MDC07J3E5 1-fase 7kW. Heishamon v3.2.3 , NRflow *custom* , Home Assistant + " kamaradclimber / heishamon-homeassistant", Kaifa MA105 + Shelly PRo 3EM (120A), 3x Marstek 5,12kW v151, lilygo-modbus-485 HA
Scherp gezien. ik had inderdaad dit tijdelijk uitgezet om iets te testen, en vervolgens weer terug gedraaid... maar 1x comment laten staan dus.Maarten69 schreef op vrijdag 28 oktober 2022 @ 18:07:
[...]
Maar zodra jij iets update in de code van die node, al is het een //comment, dan zul je denk ik een fout zien...
Bug 1: Oplossing softstart zit hier: (WP Dash / function Softstart / Load on boot SS:
[Afbeelding]
Als je de if comment, dan voert hij het daarna wel gewoon uit natuurlijk @edterbak
Edit:
Na DEPLOY blijft de Softstart nu aan (dus even de // weghalen, want mag bij 1ste start uit staan)
Gaat nu ook niet meer uit na 30 minuten.
Ik heb het nu gefixt
oh, dat is een mooie toevoeging. Optioneel door de gebruiker aan/uit te zetten om te helpen.JanAllElectric schreef op vrijdag 28 oktober 2022 @ 18:48:
[...]
Lijkt mij niet (althans volgens de interne COP-meter) en zeker niet bij deze buitentemperaturen. Vooral de compressor wordt gemaximeerd en de fans daaraan aan gepast. Dat is op zich zelf al een deel van de "softstart". Ik doe dat automatisch nu zo (ranges nog definitief bepalen dit seizoen):
var silent_mode_BT = flow.get('Outside_Temp');
var silent_mode_SW = flow.get('Silent_Mode_SW')
var silent_mode = 0;
if (silent_mode_SW == 1) {
if (silent_mode_BT > 10) {
silent_mode = 3; //max 35Hz
flow.set("Status_Silent_Mode", '3 (max 35Hz)');
}
if (silent_mode_BT <= 10) {
silent_mode = 2; //max 45Hz
flow.set("Status_Silent_Mode", '2 (max 45Hz)');
}
if (silent_mode_BT <= 0) {
silent_mode = 1; //max 55Hz
flow.set("Status_Silent_Mode", '1 (max 55Hz');
}
if (silent_mode_BT <= -5) {
silent_mode = 0; //onbegrensd
flow.set("Status_Silent_Mode", '0 (niet begrensd)');
}
}
else
flow.set("Status_Silent_Mode", '0 (Off)');
msg.topic = 'silent_mode';
msg.payload = silent_mode;
node.status({ text: flow.get("Status_Silent_Mode") });
return msg;
Dus de silentmode aan in het begin, en naar verloop van tijd uit. en klaar.
heb ik het goed samengevat zo?
Maarten69 schreef op vrijdag 28 oktober 2022 @ 19:55:
[...]
@edterbak zal trots op mij zijn als hij weer terug ishaha
En had jij nou werkelijk al
1
| var Heating_Mode = global.get('Heating_Mode', "file"); |
in de function node staan? Hoe kon dat bij mij ontbreken?
Heb jij ergens in function node "Function SoftStart" dan ook de var TimeElapsed wel gedeclareerd staan?
[ Voor 23% gewijzigd door Maarten69 op 28-10-2022 21:12 ]
8680 Wp, Panasonic Mono-bloc J-Generation WH-MDC07J3E5 1-fase 7kW. Heishamon v3.2.3 , NRflow *custom* , Home Assistant + " kamaradclimber / heishamon-homeassistant", Kaifa MA105 + Shelly PRo 3EM (120A), 3x Marstek 5,12kW v151, lilygo-modbus-485 HA
oh, nee sorry. Ik keek verkeerd.Maarten69 schreef op vrijdag 28 oktober 2022 @ 20:51:
[...]
Nee dat is alleen bij een restart (bij deploy) eigenlijk, maar aangezien ik regelmatig werk in node-red gebeurd dat nogal regelmatig.
Maar je zegt op 2 uur stond hij?
[Afbeelding]
Bij mij op 12 uur. Wat gaat er mist met versies? ik wis altijd gehele flow, deploy, herstart node red en dan pas import nieuwe flow....
De buitensensor heeft 2h delay voordat hij denkt dat er geen sensor is.
De custom livingroom sensor is inderdaad 12h.
ik ga even gluren of ik de opstart van die sensor beter kan krijgen.
Ter info.
je ziet in dat stukje 2 delen. 1 voor buitensensor, 1 voor custom binnen sensor.
Ik heb de buitensensor eigenlijk herschreven in een enkele function node.
De oude versie werkte wel, maar zag er nogal lomp en groot uit. Dus ik heb met 1 vd inputs nu geprobeerd om dit eenvoudiger te maken. Als dit goed werkt, dan is het simpel copy/past voor alle anderen inputsignalen van dit soort.
Ik kijk net in je Github, laatste flow:
Daar heb je inderdaad die var gewoon gedeclareerd. Weird!
/f/image/n36jqMLbAFSw3Ob2FZxqxCCM.png?f=fotoalbum_large)
8680 Wp, Panasonic Mono-bloc J-Generation WH-MDC07J3E5 1-fase 7kW. Heishamon v3.2.3 , NRflow *custom* , Home Assistant + " kamaradclimber / heishamon-homeassistant", Kaifa MA105 + Shelly PRo 3EM (120A), 3x Marstek 5,12kW v151, lilygo-modbus-485 HA
Ja, die stond er dus gewoon al. Dat is heel vaag. Kan het niet uitleggen hoe dit bij jou zo is.Maarten69 schreef op vrijdag 28 oktober 2022 @ 21:05:
@edterbak kun je post hier en hier nog eens teruglezen aub?
En had jij nou werkelijk al
code:
1 var Heating_Mode = global.get('Heating_Mode', "file");
in de function node staan? Hoe kon dat bij mij ontbreken?
Ik heb nu net alleen var er voor gezet op regel 59. maar ik meen dat het eigenlijk nieteens nodig is. Bij mij werkte het ook gewoon. Nog meer weirdness.Heb jij ergens in function node "Function SoftStart" dan ook de var TimeElapsed wel gedeclareerd staan?
/f/image/cErPPVvlVIEcHngAdPqd2mOX.png?f=fotoalbum_large)
de bug van softstart is nu opgelost. Ik was eigenlijk ook nu net aan het twijfelen of het aan mijn geheugen lag.
Zijn er nog meer dingen die niet goed zijn?
Ik heb 1 dag niks gelezen.
[ Voor 20% gewijzigd door edterbak op 28-10-2022 21:20 ]
Had jij voordat je die var toevoegde dan niet die golvende onderstreping in de code?
Thanks weer!
[ Voor 50% gewijzigd door Maarten69 op 28-10-2022 21:22 ]
8680 Wp, Panasonic Mono-bloc J-Generation WH-MDC07J3E5 1-fase 7kW. Heishamon v3.2.3 , NRflow *custom* , Home Assistant + " kamaradclimber / heishamon-homeassistant", Kaifa MA105 + Shelly PRo 3EM (120A), 3x Marstek 5,12kW v151, lilygo-modbus-485 HA
Ik zal vanavond de nieuwe versie uploaden.
:fill(white):strip_exif()/f/image/PVgA64hYmZRBmCvihoBiPTHR.png?f=user_large)
property 'topic'is missing in type
[ Voor 8% gewijzigd door Maarten69 op 28-10-2022 21:24 ]
8680 Wp, Panasonic Mono-bloc J-Generation WH-MDC07J3E5 1-fase 7kW. Heishamon v3.2.3 , NRflow *custom* , Home Assistant + " kamaradclimber / heishamon-homeassistant", Kaifa MA105 + Shelly PRo 3EM (120A), 3x Marstek 5,12kW v151, lilygo-modbus-485 HA
msg2 is bekend.
kopieer actie is het eigenlijk.
daarna overschrijf ik het topic.
[ Voor 18% gewijzigd door edterbak op 28-10-2022 21:37 ]
[ Voor 70% gewijzigd door edterbak op 28-10-2022 23:13 ]
Heb het eerder gezegd, het is geen aangenomen werk he. Rustaaaagh!edterbak schreef op vrijdag 28 oktober 2022 @ 23:29:
Het moet even wachten. ik ben erg moe. Ik ben aan het knikkebollen. als ik door ga, dan maak ik vast fouten.
ik heb de flow even weg gehaald die ik had geupload.
morgen als ik uitgeslapen heb, doe ik de laatste check.
Moraal van het verhaal: voel je vooral nergens toe verplicht
Ik heb een kleine aanpassing gemaakt om dit wel telkens te tonen.
Aanpassing van de code in "function 1" met een filter om het maar 1x te loggen:
/f/image/DqwhAsNFJOjcB9Gnft9MFUsJ.png?f=fotoalbum_large)
1
2
3
4
5
6
7
8
9
10
11
12
13
14
15
16
17
18
| //Only check Heating_Mode at startup and display in log (filter will block same messages) if (msg.payload == 0) { msg.payload = "Heatpump is not in DIRECT mode but WAR mode. This does not work together with this flow !!"; msg.topic = "SYSTEM WARNING"; global.set("Heating_Mode", 0); return msg; } if (msg.payload == 1) { msg.payload = "Heatpump is in DIRECT mode"; msg.topic = "SYSTEM CHECK"; global.set("Heating_Mode", 1); return msg; } return null; |
Hoop dat je het voor komende versie toe wilt voegen.
8680 Wp, Panasonic Mono-bloc J-Generation WH-MDC07J3E5 1-fase 7kW. Heishamon v3.2.3 , NRflow *custom* , Home Assistant + " kamaradclimber / heishamon-homeassistant", Kaifa MA105 + Shelly PRo 3EM (120A), 3x Marstek 5,12kW v151, lilygo-modbus-485 HA
De minus (-) tekens staan daar beetje vreemd toch?
1
2
3
| 29/10 10:36:08 - SYSTEM - HEISHAMON Connection - : Online 29/10 10:36:08 - Function Solar -: 0 29/10 10:36:08 - Function NightReduction - : 0 |
Niet dat je de locaties niet zou vinden, maar je vind ze hier:
/f/image/5YynBh69EhO5wwXxRuxDJ3Pg.png?f=fotoalbum_large)
/f/image/UnPUwVUenPYItGH33fZywBst.png?f=fotoalbum_large)
/f/image/jcODG1pVkrj74y8PCf4a5zoP.png?f=fotoalbum_large)
8680 Wp, Panasonic Mono-bloc J-Generation WH-MDC07J3E5 1-fase 7kW. Heishamon v3.2.3 , NRflow *custom* , Home Assistant + " kamaradclimber / heishamon-homeassistant", Kaifa MA105 + Shelly PRo 3EM (120A), 3x Marstek 5,12kW v151, lilygo-modbus-485 HA
Dus ik dacht laat ik de HM pagina eens openen en zag ik de DHW op 38 staan ( mijn instelling is 51c -4). vervolgens naar de instellingen gegaan en ja daar stond nu de instelling op alleen heat.
ik heb nog geen scheduler actief in HM maar toch is de instelling "spontaan" veranderd.
klinkt dit als iets bekends op versie 20.5 ?
logs:
ik heb gisteravond laat nog wel even naar de quite mode gespeeld om niet te veel lawaai in de buurt te makenNode-RED Dashboard
[Date] [Time] - [Source] or [SET command]: [Value/Text]
29/10 08:18.42 - MQTT Command - SetQuietMode: 1
------------------------------------------------------------------------------------------------
28/10 23:30.26 - MQTT Command - SetOperationMode: 4
28/10 23:30.18 - MQTT Command - SetForceDHW: 0
28/10 23:29.56 - MQTT Command - SetDHWHeatDelta: -5
28/10 23:29.38 - MQTT Command - SetDHWHeatDelta: -4
28/10 23:10.54 - MQTT Command - SetQuietMode: 2
28/10 23:08.11 - MQTT Command - SetOperationMode: 3
28/10 22:52.58 - MQTT Command - SetForceDHW: 1
28/10 22:52.30 - MQTT Command - SetOperationMode: 4
------------------------------------------------------------------------------------------------
27/10 19:05.26 - SYSTEM - HEISHAMON Connection - : Online
27/10 19:05.25 - SYSTEM - HEISHAMON Connection - : Offline
27/10 19:02.31 - SYSTEM - HEISHAMON Connection - : Online
27/10 19:02.28 - SYSTEM - HEISHAMON Connection - : Offline
27/10 18:59.31 - SYSTEM - HEISHAMON Connection - : Online
27/10 18:59.31 - SYSTEM - HEISHAMON Connection - : Offline
27/10 18:56.31 - SYSTEM - HEISHAMON Connection - : Online
27/10 18:56.30 - SYSTEM - HEISHAMON Connection - : Offline
------------------------------------------------------------------------------------------------
26/10 17:23.58 - SYSTEM - HEISHAMON Connection - : Online
26/10 17:23.57 - SYSTEM - HEISHAMON Connection - : Offline
26/10 17:18.58 - SYSTEM - HEISHAMON Connection - : Online
26/10 17:18.57 - SYSTEM - HEISHAMON Connection - : Offline
------------------------------------------------------------------------------------------------
25/10 14:02.56 - Scheduler - Force Sterilization: 0
25/10 14:02.55 - Scheduler - Force DHW: 0
25/10 14:02.55 - MQTT Command - SetOperationMode: 0
25/10 14:02.55 - Scheduler - Operation Mode: 0
------------------------------------------------------------------------------------------------
------------------------------------------------------------------------------------------------
23/10 18:27.07 - SYSTEM - HEISHAMON Connection - : Online
23/10 18:26.45 - SYSTEM - HEISHAMON Connection - : Offline
23/10 18:26.07 - SYSTEM - HEISHAMON Connection - : Online
23/10 18:26.07 - SYSTEM - HEISHAMON Connection - : Offline
------------------------------------------------------------------------------------------------
------------------------------------------------------------------------------------------------
Flow version 20.5
Taal fouten inbegrepen ;)
Mijn AI Art YouTube kanaal
1
2
3
4
5
6
7
8
9
10
11
12
13
14
15
16
17
18
19
20
21
22
23
24
25
26
27
28
29
30
31
32
33
34
35
36
37
38
39
40
41
42
43
44
45
46
47
48
49
50
51
52
53
54
55
56
57
58
59
60
61
62
63
64
65
66
67
68
69
70
71
72
73
74
75
76
77
78
79
80
81
82
83
84
85
86
87
88
89
90
91
| Logs Flow version 20.86 29/10 17:27:47 - MQTT Command - SetDHWTemp: 50 29/10 17:26:27 - Function Solar: triggered thhreshold (kWh todays result). DHW SP to 58 and change operation mode 29/10 17:24:27 - Function Solar: triggered thhreshold (kWh todays result). DHW SP to 58 and change operation mode 29/10 17:21:57 - Function Solar: triggered thhreshold (kWh todays result). DHW SP to 58 and change operation mode 29/10 17:19:27 - Function Solar: triggered thhreshold (kWh todays result). DHW SP to 58 and change operation mode 29/10 17:16:27 - Function Solar: triggered thhreshold (kWh todays result). DHW SP to 58 and change operation mode 29/10 17:13:57 - Function Solar: triggered thhreshold (kWh todays result). DHW SP to 58 and change operation mode 29/10 17:11:57 - Function Solar: triggered thhreshold (kWh todays result). DHW SP to 58 and change operation mode 29/10 17:09:57 - Function Solar: triggered thhreshold (kWh todays result). DHW SP to 58 and change operation mode 29/10 17:07:27 - Function Solar: triggered thhreshold (kWh todays result). DHW SP to 58 and change operation mode 29/10 17:05:27 - Function Solar: triggered thhreshold (kWh todays result). DHW SP to 58 and change operation mode 29/10 17:02:57 - Function Solar: triggered thhreshold (kWh todays result). DHW SP to 58 and change operation mode 29/10 17:00:57 - Function Solar: triggered thhreshold (kWh todays result). DHW SP to 58 and change operation mode 29/10 16:58:27 - Function Solar: triggered thhreshold (kWh todays result). DHW SP to 58 and change operation mode 29/10 16:58:22 - MQTT Command - SetZ1HeatRequestTemperature: 24 29/10 16:58:22 - Function RTC: Correction change: From 0 to -1 °C 29/10 16:55:57 - Function Solar: triggered thhreshold (kWh todays result). DHW SP to 58 and change operation mode 29/10 16:53:57 - Function Solar: triggered thhreshold (kWh todays result). DHW SP to 58 and change operation mode 29/10 16:51:27 - Function Solar: triggered thhreshold (kWh todays result). DHW SP to 58 and change operation mode 29/10 16:49:27 - Function Solar: triggered thhreshold (kWh todays result). DHW SP to 58 and change operation mode 29/10 16:47:27 - Function Solar: triggered thhreshold (kWh todays result). DHW SP to 58 and change operation mode 29/10 16:45:27 - Function Solar: triggered thhreshold (kWh todays result). DHW SP to 58 and change operation mode 29/10 16:43:27 - Function Solar: triggered thhreshold (kWh todays result). DHW SP to 58 and change operation mode 29/10 16:40:57 - Function Solar: triggered thhreshold (kWh todays result). DHW SP to 58 and change operation mode 29/10 16:38:57 - Function Solar: triggered thhreshold (kWh todays result). DHW SP to 58 and change operation mode 29/10 16:38:10 - MQTT Command - SetZ1HeatRequestTemperature: 25 29/10 16:38:10 - Function RTC: Correction change: From -1 to 0 °C 29/10 16:36:27 - Function Solar: triggered thhreshold (kWh todays result). DHW SP to 58 and change operation mode 29/10 16:34:27 - Function Solar: triggered thhreshold (kWh todays result). DHW SP to 58 and change operation mode 29/10 16:31:57 - Function Solar: triggered thhreshold (kWh todays result). DHW SP to 58 and change operation mode 29/10 16:29:27 - Function Solar: triggered thhreshold (kWh todays result). DHW SP to 58 and change operation mode 29/10 16:27:27 - Function Solar: triggered thhreshold (kWh todays result). DHW SP to 58 and change operation mode 29/10 16:25:27 - Function Solar: triggered thhreshold (kWh todays result). DHW SP to 58 and change operation mode 29/10 16:24:57 - Function Solar: triggered thhreshold (kWh todays result). DHW SP to 58 and change operation mode 29/10 16:22:57 - Function Solar: triggered thhreshold (kWh todays result). DHW SP to 58 and change operation mode 29/10 16:21:27 - Function Solar: triggered thhreshold (kWh todays result). DHW SP to 58 and change operation mode 29/10 16:20:27 - Function Solar: triggered thhreshold (kWh todays result). DHW SP to 58 and change operation mode 29/10 16:18:57 - Function Solar: triggered thhreshold (kWh todays result). DHW SP to 58 and change operation mode 29/10 16:18:27 - Function Solar: triggered thhreshold (kWh todays result). DHW SP to 58 and change operation mode 29/10 16:18:00 - MQTT Command - SetZ1HeatRequestTemperature: 24 29/10 16:18:00 - Function RTC: Correction change: From -2 to -1 °C 29/10 16:16:27 - Function Solar: triggered thhreshold (kWh todays result). DHW SP to 58 and change operation mode 29/10 16:15:57 - Function Solar: triggered thhreshold (kWh todays result). DHW SP to 58 and change operation mode 29/10 16:13:57 - Function Solar: triggered thhreshold (kWh todays result). DHW SP to 58 and change operation mode 29/10 16:11:57 - Function Solar: triggered thhreshold (kWh todays result). DHW SP to 58 and change operation mode 29/10 16:10:57 - Function Solar: triggered thhreshold (kWh todays result). DHW SP to 58 and change operation mode 29/10 16:08:27 - Function Solar: triggered thhreshold (kWh todays result). DHW SP to 58 and change operation mode 29/10 16:07:57 - Function Solar: triggered thhreshold (kWh todays result). DHW SP to 58 and change operation mode 29/10 16:06:27 - Function Solar: triggered thhreshold (kWh todays result). DHW SP to 58 and change operation mode 29/10 16:05:57 - Function Solar: triggered thhreshold (kWh todays result). DHW SP to 58 and change operation mode 29/10 16:03:27 - Function Solar: triggered thhreshold (kWh todays result). DHW SP to 58 and change operation mode 29/10 16:01:27 - Function Solar: triggered thhreshold (kWh todays result). DHW SP to 58 and change operation mode 29/10 15:58:57 - Function Solar: triggered thhreshold (kWh todays result). DHW SP to 58 and change operation mode 29/10 15:57:57 - Function Solar: triggered thhreshold (kWh todays result). DHW SP to 58 and change operation mode 29/10 15:55:27 - Function Solar: triggered thhreshold (kWh todays result). DHW SP to 58 and change operation mode 29/10 15:55:27 - Function Solar: triggered thhreshold (kWh todays result). DHW SP to 58 and change operation mode 29/10 15:53:27 - Function Solar: triggered thhreshold (kWh todays result). DHW SP to 58 and change operation mode 29/10 15:51:27 - Function Solar: triggered thhreshold (kWh todays result). DHW SP to 58 and change operation mode 29/10 15:50:57 - Function Solar: triggered thhreshold (kWh todays result). DHW SP to 58 and change operation mode 29/10 15:49:27 - Function Solar: triggered thhreshold (kWh todays result). DHW SP to 58 and change operation mode 29/10 15:48:57 - Function Solar: triggered thhreshold (kWh todays result). DHW SP to 58 and change operation mode 29/10 15:46:57 - Function Solar: triggered thhreshold (kWh todays result). DHW SP to 58 and change operation mode 29/10 15:44:27 - Function Solar: triggered thhreshold (kWh todays result). DHW SP to 58 and change operation mode 29/10 15:41:57 - Function Solar: triggered thhreshold (kWh todays result). DHW SP to 58 and change operation mode 29/10 15:39:57 - Function Solar: triggered thhreshold (kWh todays result). DHW SP to 58 and change operation mode 29/10 15:39:16 - MQTT Command - SetZ1HeatRequestTemperature: 23 29/10 15:38:46 - MQTT Command - SetZ1HeatRequestTemperature: 23 29/10 15:38:46 - Function RTC: Correction change: From 0 to -2 °C 29/10 15:38:46 - MQTT Command - SetZ1HeatRequestTemperature: NaN 29/10 15:38:34 - MQTT Command - SetZ1HeatRequestTemperature: NaN 29/10 15:38:04 - MQTT Command - SetZ1HeatRequestTemperature: NaN 29/10 15:37:34 - MQTT Command - SetZ1HeatRequestTemperature: NaN 29/10 15:37:34 - SETUP - Sensors: Custom room temperature sensor FOUND 29/10 15:37:27 - Function Solar: triggered thhreshold (kWh todays result). DHW SP to 58 and change operation mode 29/10 15:37:27 - Function Solar: triggered thhreshold (kWh todays result). DHW SP to 58 and change operation mode 29/10 15:35:27 - Function Solar: triggered thhreshold (kWh todays result). DHW SP to 58 and change operation mode 29/10 15:33:42 - SYSTEM: WAR settings OK 29/10 15:33:01 - Function - SoftStart: 0 29/10 15:33:01 - Function - RTC: 1 29/10 15:32:59 - Function WAR: T_outside is not valid. Waiting for correct value. 29/10 15:32:57 - Function Solar: triggered thhreshold (kWh todays result). DHW SP to 58 and change operation mode 29/10 15:32:57 - Function Solar: triggered thhreshold (kWh todays result). DHW SP to 58 and change operation mode 29/10 15:32:56 - Function - WAR: 1 29/10 15:32:53 - MQTT Command - SetHeatpump: 1 29/10 15:32:53 - Function Solar -: 1 29/10 15:32:52 - Function NightReduction: New correction: -3 °C 29/10 15:32:52 - Function NightReduction - : 0 29/10 15:32:52 - SYSTEM: Start--------------------------------- |
volgens mij heb ik je gevonden items verwerkt. Dank je wel voor je scherpe oog!
Versie 20.88 staat nu online.
kun je een screenshot van solar instellingen maken voor me?MikeyMan schreef op zaterdag 29 oktober 2022 @ 17:31:
Logging gaat hier aardig los vandaag.
code:
1 2 3 4 5 6 7 8 9 10 11 12 13 14 15 16 17 18 19 20 21 22 23 24 25 26 27 28 29 30 31 32 33 34 35 36 37 38 39 40 41 42 43 44 45 46 47 48 49 50 51 52 53 54 55 56 57 58 59 60 61 62 63 64 65 66 67 68 69 70 71 72 73 74 75 76 77 78 79 80 81 82 83 84 85 86 87 88 89 90 91 Logs Flow version 20.86 29/10 17:27:47 - MQTT Command - SetDHWTemp: 50 29/10 17:26:27 - Function Solar: triggered thhreshold (kWh todays result). DHW SP to 58 and change operation mode 29/10 17:24:27 - Function Solar: triggered thhreshold (kWh todays result). DHW SP to 58 and change operation mode 29/10 17:21:57 - Function Solar: triggered thhreshold (kWh todays result). DHW SP to 58 and change operation mode 29/10 17:19:27 - Function Solar: triggered thhreshold (kWh todays result). DHW SP to 58 and change operation mode 29/10 17:16:27 - Function Solar: triggered thhreshold (kWh todays result). DHW SP to 58 and change operation mode 29/10 17:13:57 - Function Solar: triggered thhreshold (kWh todays result). DHW SP to 58 and change operation mode 29/10 17:11:57 - Function Solar: triggered thhreshold (kWh todays result). DHW SP to 58 and change operation mode 29/10 17:09:57 - Function Solar: triggered thhreshold (kWh todays result). DHW SP to 58 and change operation mode 29/10 17:07:27 - Function Solar: triggered thhreshold (kWh todays result). DHW SP to 58 and change operation mode 29/10 17:05:27 - Function Solar: triggered thhreshold (kWh todays result). DHW SP to 58 and change operation mode 29/10 17:02:57 - Function Solar: triggered thhreshold (kWh todays result). DHW SP to 58 and change operation mode 29/10 17:00:57 - Function Solar: triggered thhreshold (kWh todays result). DHW SP to 58 and change operation mode 29/10 16:58:27 - Function Solar: triggered thhreshold (kWh todays result). DHW SP to 58 and change operation mode 29/10 16:58:22 - MQTT Command - SetZ1HeatRequestTemperature: 24 29/10 16:58:22 - Function RTC: Correction change: From 0 to -1 °C 29/10 16:55:57 - Function Solar: triggered thhreshold (kWh todays result). DHW SP to 58 and change operation mode 29/10 16:53:57 - Function Solar: triggered thhreshold (kWh todays result). DHW SP to 58 and change operation mode 29/10 16:51:27 - Function Solar: triggered thhreshold (kWh todays result). DHW SP to 58 and change operation mode 29/10 16:49:27 - Function Solar: triggered thhreshold (kWh todays result). DHW SP to 58 and change operation mode 29/10 16:47:27 - Function Solar: triggered thhreshold (kWh todays result). DHW SP to 58 and change operation mode 29/10 16:45:27 - Function Solar: triggered thhreshold (kWh todays result). DHW SP to 58 and change operation mode 29/10 16:43:27 - Function Solar: triggered thhreshold (kWh todays result). DHW SP to 58 and change operation mode 29/10 16:40:57 - Function Solar: triggered thhreshold (kWh todays result). DHW SP to 58 and change operation mode 29/10 16:38:57 - Function Solar: triggered thhreshold (kWh todays result). DHW SP to 58 and change operation mode 29/10 16:38:10 - MQTT Command - SetZ1HeatRequestTemperature: 25 29/10 16:38:10 - Function RTC: Correction change: From -1 to 0 °C 29/10 16:36:27 - Function Solar: triggered thhreshold (kWh todays result). DHW SP to 58 and change operation mode 29/10 16:34:27 - Function Solar: triggered thhreshold (kWh todays result). DHW SP to 58 and change operation mode 29/10 16:31:57 - Function Solar: triggered thhreshold (kWh todays result). DHW SP to 58 and change operation mode 29/10 16:29:27 - Function Solar: triggered thhreshold (kWh todays result). DHW SP to 58 and change operation mode 29/10 16:27:27 - Function Solar: triggered thhreshold (kWh todays result). DHW SP to 58 and change operation mode 29/10 16:25:27 - Function Solar: triggered thhreshold (kWh todays result). DHW SP to 58 and change operation mode 29/10 16:24:57 - Function Solar: triggered thhreshold (kWh todays result). DHW SP to 58 and change operation mode 29/10 16:22:57 - Function Solar: triggered thhreshold (kWh todays result). DHW SP to 58 and change operation mode 29/10 16:21:27 - Function Solar: triggered thhreshold (kWh todays result). DHW SP to 58 and change operation mode 29/10 16:20:27 - Function Solar: triggered thhreshold (kWh todays result). DHW SP to 58 and change operation mode 29/10 16:18:57 - Function Solar: triggered thhreshold (kWh todays result). DHW SP to 58 and change operation mode 29/10 16:18:27 - Function Solar: triggered thhreshold (kWh todays result). DHW SP to 58 and change operation mode 29/10 16:18:00 - MQTT Command - SetZ1HeatRequestTemperature: 24 29/10 16:18:00 - Function RTC: Correction change: From -2 to -1 °C 29/10 16:16:27 - Function Solar: triggered thhreshold (kWh todays result). DHW SP to 58 and change operation mode 29/10 16:15:57 - Function Solar: triggered thhreshold (kWh todays result). DHW SP to 58 and change operation mode 29/10 16:13:57 - Function Solar: triggered thhreshold (kWh todays result). DHW SP to 58 and change operation mode 29/10 16:11:57 - Function Solar: triggered thhreshold (kWh todays result). DHW SP to 58 and change operation mode 29/10 16:10:57 - Function Solar: triggered thhreshold (kWh todays result). DHW SP to 58 and change operation mode 29/10 16:08:27 - Function Solar: triggered thhreshold (kWh todays result). DHW SP to 58 and change operation mode 29/10 16:07:57 - Function Solar: triggered thhreshold (kWh todays result). DHW SP to 58 and change operation mode 29/10 16:06:27 - Function Solar: triggered thhreshold (kWh todays result). DHW SP to 58 and change operation mode 29/10 16:05:57 - Function Solar: triggered thhreshold (kWh todays result). DHW SP to 58 and change operation mode 29/10 16:03:27 - Function Solar: triggered thhreshold (kWh todays result). DHW SP to 58 and change operation mode 29/10 16:01:27 - Function Solar: triggered thhreshold (kWh todays result). DHW SP to 58 and change operation mode 29/10 15:58:57 - Function Solar: triggered thhreshold (kWh todays result). DHW SP to 58 and change operation mode 29/10 15:57:57 - Function Solar: triggered thhreshold (kWh todays result). DHW SP to 58 and change operation mode 29/10 15:55:27 - Function Solar: triggered thhreshold (kWh todays result). DHW SP to 58 and change operation mode 29/10 15:55:27 - Function Solar: triggered thhreshold (kWh todays result). DHW SP to 58 and change operation mode 29/10 15:53:27 - Function Solar: triggered thhreshold (kWh todays result). DHW SP to 58 and change operation mode 29/10 15:51:27 - Function Solar: triggered thhreshold (kWh todays result). DHW SP to 58 and change operation mode 29/10 15:50:57 - Function Solar: triggered thhreshold (kWh todays result). DHW SP to 58 and change operation mode 29/10 15:49:27 - Function Solar: triggered thhreshold (kWh todays result). DHW SP to 58 and change operation mode 29/10 15:48:57 - Function Solar: triggered thhreshold (kWh todays result). DHW SP to 58 and change operation mode 29/10 15:46:57 - Function Solar: triggered thhreshold (kWh todays result). DHW SP to 58 and change operation mode 29/10 15:44:27 - Function Solar: triggered thhreshold (kWh todays result). DHW SP to 58 and change operation mode 29/10 15:41:57 - Function Solar: triggered thhreshold (kWh todays result). DHW SP to 58 and change operation mode 29/10 15:39:57 - Function Solar: triggered thhreshold (kWh todays result). DHW SP to 58 and change operation mode 29/10 15:39:16 - MQTT Command - SetZ1HeatRequestTemperature: 23 29/10 15:38:46 - MQTT Command - SetZ1HeatRequestTemperature: 23 29/10 15:38:46 - Function RTC: Correction change: From 0 to -2 °C 29/10 15:38:46 - MQTT Command - SetZ1HeatRequestTemperature: NaN 29/10 15:38:34 - MQTT Command - SetZ1HeatRequestTemperature: NaN 29/10 15:38:04 - MQTT Command - SetZ1HeatRequestTemperature: NaN 29/10 15:37:34 - MQTT Command - SetZ1HeatRequestTemperature: NaN 29/10 15:37:34 - SETUP - Sensors: Custom room temperature sensor FOUND 29/10 15:37:27 - Function Solar: triggered thhreshold (kWh todays result). DHW SP to 58 and change operation mode 29/10 15:37:27 - Function Solar: triggered thhreshold (kWh todays result). DHW SP to 58 and change operation mode 29/10 15:35:27 - Function Solar: triggered thhreshold (kWh todays result). DHW SP to 58 and change operation mode 29/10 15:33:42 - SYSTEM: WAR settings OK 29/10 15:33:01 - Function - SoftStart: 0 29/10 15:33:01 - Function - RTC: 1 29/10 15:32:59 - Function WAR: T_outside is not valid. Waiting for correct value. 29/10 15:32:57 - Function Solar: triggered thhreshold (kWh todays result). DHW SP to 58 and change operation mode 29/10 15:32:57 - Function Solar: triggered thhreshold (kWh todays result). DHW SP to 58 and change operation mode 29/10 15:32:56 - Function - WAR: 1 29/10 15:32:53 - MQTT Command - SetHeatpump: 1 29/10 15:32:53 - Function Solar -: 1 29/10 15:32:52 - Function NightReduction: New correction: -3 °C 29/10 15:32:52 - Function NightReduction - : 0 29/10 15:32:52 - SYSTEM: Start---------------------------------
Ja, dat klinkt het zeker. Dat komt volgens mij van RTC functie, on/off deel. Deze moet je zoinstellen dat ze niet aangesproken worden, want dangaat het fout in combinatie met scheduled tasks enzo.The-Source schreef op zaterdag 29 oktober 2022 @ 13:30:
als eerste ik draai zeker niet op de laatste versie. Maar gisteren merkte ik met het douche toch iets van, is het warmwater nu kouder dan normaal... na het verder opendraaien van de het warm water op de douchekraan toch nog comfortabel gedoucht.
Dus ik dacht laat ik de HM pagina eens openen en zag ik de DHW op 38 staan ( mijn instelling is 51c -4). vervolgens naar de instellingen gegaan en ja daar stond nu de instelling op alleen heat.
ik heb nog geen scheduler actief in HM maar toch is de instelling "spontaan" veranderd.
klinkt dit als iets bekends op versie 20.5 ?
logs:
[...]
ik heb gisteravond laat nog wel even naar de quite mode gespeeld om niet te veel lawaai in de buurt te maken
Uiteraard:edterbak schreef op zondag 30 oktober 2022 @ 01:07:
[...]
kun je een screenshot van solar instellingen maken voor me?
/f/image/wYLOrXjyy7IqUxrIBDfVsHcN.png?f=fotoalbum_large)
Treshold stond gisteren nog op -10kWh, rest niet aan gezeten.
Gezien er gisteren in totaal 8,24kWh opwek is geweest, was dat zeker niet aan de hand.
'Setpoint low' kan gelijk zijn aan de normale setpoint toch? Of mis ik iets?
Flow zojuist ook geupdate. Ben benieuwd of SoftStart nu aan blijft.
1
2
3
4
5
6
7
8
9
10
11
12
13
14
15
16
17
| 30/10 10:24:23 - MQTT Command - SetZ1HeatRequestTemperature: 22 30/10 10:24:23 - Function RTC: Correction change: From 0 to -1 °C 30/10 10:24:23 - SETUP - Sensors: Custom room temperature sensor FOUND 30/10 10:24:06 - Function - SoftStart: 1 30/10 10:23:56 - Function - SoftStart: 0 30/10 10:23:56 - Function - RTC: 1 30/10 10:23:49 - SYSTEM - HEISHAMON Connection: Online 30/10 10:23:48 - MQTT Command - SetHeatpump: 1 30/10 10:23:47 - SYSTEM: WAR settings OK 30/10 10:23:47 - Function Solar: 1 30/10 10:23:47 - Function NightReduction: 0 30/10 10:23:46 - Function - WAR: 1 30/10 10:23:46 - Function NightReduction: New correction: -3 °C 30/10 10:23:46 - SETUP - Sensors: Custom outside temperature sensor LOST. Using TOP14 instead 30/10 10:23:46 - SYSTEM: Heatpump is in DIRECT mode 30/10 10:23:46 - SYSTEM: Start--------------------------------------------------------------- ------------------------------------------------------------------------------------------------ |
'Custom outside temperature sensor LOST' is niet helemaal een correcte beschrijving. Die is er nooit geweest
[ Voor 48% gewijzigd door MikeyMan op 30-10-2022 09:27 ]
Heel even heh... het is wel een heel mooi dashboard zo he
Setpoint low zou eigenlijk altijd gelijk moeten zijn aan het normale setpoint. Dit is het zelfde ding.Treshold stond gisteren nog op -10kWh, rest niet aan gezeten.
Gezien er gisteren in totaal 8,24kWh opwek is geweest, was dat zeker niet aan de hand.
'Setpoint low' kan gelijk zijn aan de normale setpoint toch? Of mis ik iets?
Misschien moet ik deze hier weg halen? het is overbodig eigenlijk. Hier in de solar pagina, dat we het alleen invloed hebben over de solarfunctie, het doel. dus alleen de setpoint high kunnen programeren.
Is dit een idee dat mensen ook vinden?
Ik zag dat ook al, in de code gelijk. Maar om dat op te lossen heb ik weer wat extra regelwerk nodig. Ik dacht.. dat komt later wel.Flow zojuist ook geupdate. Ben benieuwd of SoftStart nu aan blijft.
code:
1 2 3 4 5 6 7 8 9 10 11 12 13 14 15 16 17 30/10 10:24:23 - MQTT Command - SetZ1HeatRequestTemperature: 22 30/10 10:24:23 - Function RTC: Correction change: From 0 to -1 °C 30/10 10:24:23 - SETUP - Sensors: Custom room temperature sensor FOUND 30/10 10:24:06 - Function - SoftStart: 1 30/10 10:23:56 - Function - SoftStart: 0 30/10 10:23:56 - Function - RTC: 1 30/10 10:23:49 - SYSTEM - HEISHAMON Connection: Online 30/10 10:23:48 - MQTT Command - SetHeatpump: 1 30/10 10:23:47 - SYSTEM: WAR settings OK 30/10 10:23:47 - Function Solar: 1 30/10 10:23:47 - Function NightReduction: 0 30/10 10:23:46 - Function - WAR: 1 30/10 10:23:46 - Function NightReduction: New correction: -3 °C 30/10 10:23:46 - SETUP - Sensors: Custom outside temperature sensor LOST. Using TOP14 instead 30/10 10:23:46 - SYSTEM: Heatpump is in DIRECT mode 30/10 10:23:46 - SYSTEM: Start--------------------------------------------------------------- ------------------------------------------------------------------------------------------------
'Custom outside temperature sensor LOST' is niet helemaal een correcte beschrijving. Die is er nooit geweest
Om 11 uur gestart. Wederom niet af gemaakt. Waarschijnlijk op basis van de instellingen in de controller. Die lijkt geen automatische zomer/wintertijd omschakeling te hebben?
Maar los daarvan, bereikt ie de ingestelde waarde van 65 graden momenteel niet. Eens kijken of het om 1300 wel lukt via de scheduler van node red.
Sterelisation mode staat nu on, maar compressor is uit.
[ Voor 7% gewijzigd door MikeyMan op 30-10-2022 12:41 ]
1
2
3
4
5
6
7
8
9
10
11
12
| 30/10 13:31:27 - Function - SoftStart: 1 30/10 13:31:27 - Function - RTC: 1 30/10 13:31:25 - SETUP - Sensors: Custom room temperature sensor FOUND 30/10 13:31:24 - SYSTEM - HEISHAMON Connection: Online 30/10 13:31:22 - Function - WAR: 1 30/10 13:31:19 - MQTT Command - SetHeatpump: 0 30/10 13:31:19 - SYSTEM: WAR settings OK 30/10 13:31:18 - Function Solar: 0 30/10 13:31:18 - Function NightReduction: New correction: -1 °C 30/10 13:31:18 - Function NightReduction: 0 30/10 13:31:18 - SYSTEM: Heatpump is in DIRECT mode 30/10 13:31:17 - SYSTEM: Start--------------------------------------------------------------- |
[ Voor 69% gewijzigd door Balans op 30-10-2022 12:36 ]
Jij brand ik blus! 4.640kW no-zw WH-MDC05J3E5
Met name rondom het vriespunt, echt veel vaker defrosts. Ook de COP lag zeker ook 10-15% lagerJanAllElectric schreef op vrijdag 28 oktober 2022 @ 18:48:
[...]
Lijkt mij niet (althans volgens de interne COP-meter) en zeker niet bij deze buitentemperaturen. Vooral de compressor wordt gemaximeerd en de fans daaraan aan gepast. Dat is op zich zelf al een deel van de "softstart". Ik doe dat automatisch nu zo (ranges nog definitief bepalen dit seizoen):
*Knip*
Doe ermee wat je wilt
wat is er aangesloten.Balans schreef op zondag 30 oktober 2022 @ 12:35:
Ik heb denk ik ook een bugje gevonden er komt geen data door de T_outside - Input selector ,waardoor de WAR temp berekeningen uit blijven.
code:
1 2 3 4 5 6 7 8 9 10 11 12 30/10 13:31:27 - Function - SoftStart: 1 30/10 13:31:27 - Function - RTC: 1 30/10 13:31:25 - SETUP - Sensors: Custom room temperature sensor FOUND 30/10 13:31:24 - SYSTEM - HEISHAMON Connection: Online 30/10 13:31:22 - Function - WAR: 1 30/10 13:31:19 - MQTT Command - SetHeatpump: 0 30/10 13:31:19 - SYSTEM: WAR settings OK 30/10 13:31:18 - Function Solar: 0 30/10 13:31:18 - Function NightReduction: New correction: -1 °C 30/10 13:31:18 - Function NightReduction: 0 30/10 13:31:18 - SYSTEM: Heatpump is in DIRECT mode 30/10 13:31:17 - SYSTEM: Start---------------------------------------------------------------
heb je een externe T sensor geregeld? (welke) Of niet.
ervoor komt er wel data aan
Jij brand ik blus! 4.640kW no-zw WH-MDC05J3E5
Hoewel? Ik zie geen correcties langs komen. Wel een meerwaarde
[ Voor 46% gewijzigd door MikeyMan op 30-10-2022 13:14 ]
daarna ga ik kijken naar de sterilization run
daarna ga ik kijken naar solar. Ik heb hier net naar gekeken, maar ik heb het ERG complex gemaakt en dat is niet nodig. ik heb de versimpeling al in gedachten.. het doen komt later.
1
2
3
4
| 30/10 14:00:26 - MQTT Command - SetForceSterilization: 1 30/10 14:00:26 - Scheduler - Force Sterilization: 1 30/10 14:00:23 - MQTT Command - SetForceDHW: 1 30/10 14:00:23 - Scheduler - Force DHW: 1 |
Wacht eens... Tijd in de logs klopt ook niet.
Wordt de tijd van de Panasonic gebruikt? Of van node red zelf?
[ Voor 15% gewijzigd door MikeyMan op 30-10-2022 13:34 ]
jaMikeyMan schreef op zondag 30 oktober 2022 @ 13:15:
Is het de bedoeling dat de geschedulde sterelisation run ook force DHW aan zet?
code:
1 2 3 4 30/10 14:00:26 - MQTT Command - SetForceSterilization: 1 30/10 14:00:26 - Scheduler - Force Sterilization: 1 30/10 14:00:23 - MQTT Command - SetForceDHW: 1 30/10 14:00:23 - Scheduler - Force DHW: 1
Wacht eens... Tijd in de logs klopt ook niet.
Wordt de tijd van de Panasonic gebruikt? Of van node red zelf?
via schedule gaat alles automatisch.
als je sterelization aan zet via scheduler, dan doet hij automatisch voor je: Pomp aan, dhw mode aan, force sterelization aan
dat is de tijd van de server. denk ik. moet er even induiken
[ Voor 26% gewijzigd door edterbak op 30-10-2022 13:56 ]
NodeRed draait op mn Synology. En die staat op de juiste tijdedterbak schreef op zondag 30 oktober 2022 @ 13:56:
Ja, ik had ook de tijd al gezien. Ik vind dat nu niet zo belangrijk. ga ik later oppakken
dat is de tijd van de server. denk ik. moet er even induiken
Kun je dit importeren en gebruiken ipv de function node die aanwezig is?Balans schreef op zondag 30 oktober 2022 @ 13:01:
ik heb geprobeerd met en zonder hij word hier niet ontdekt , heb wat debugjes geplaatst om te loggen maar er komt geen temp data door de Input selector.
ervoor komt er wel data aan
verbinden op exact de zelfde mannier als de oude.
1
2
3
4
5
6
7
8
9
10
11
12
13
14
15
16
17
18
19
20
21
22
23
24
25
26
27
28
29
30
31
32
33
| [ { "id": "a8d51c8773f8f17f", "type": "function", "z": "a938de76db0b71f6", "g": "5a496e1f1ea93a38", "name": "T_outside - Input selector", "func": "//***********************************************************************************\nlet msg1={}; // pin 1 - panasonic_heat_pump/main/Outside_Temp output\nlet msg99={}; // pin 2 - To log\nlet msg2={}; // pin 3 - custom sensor output\nlet msg3={}; // pin 4 - final output. selected custom sensor or default panasonic_heat_pump/.. sensor\n// \n// return [msg1,msg99,msg2,msg3]\n\nmsg99.topic = \"SETUP - Sensors\";\n\n\nvar Heating_Mode = global.get('Heating_Mode',\"file\");\n if (Heating_Mode === undefined) {return null;}\n\nvar T_outside_custom = global.get(\"T_outside_custom\");\n\n//***********************************************************************************\n// Timer how long the compressoris on. Runtime\n//\nvar CurrentTime = new Date().getTime();\nvar StartTime = context.get(\"StartTime\");\nif (StartTime === undefined)\n {\n context.set(\"StartTime\",CurrentTime);\n return null;\n }\nelse\n {\n TimeElapsed = ((CurrentTime - StartTime)/1000);\n TimeElapsed = parseFloat(TimeElapsed.toFixed(0));\n// node.warn(TimeElapsed);\n }\n//***********************************************************************************\n\n//***********************************************************************************\n//\n// Set delay after which the function will switch back from custom sensor to panasonic internal sensor. \n// Choosen delay is 2 hours, 60 seconds x 60 x 2 = 7200 seconds\n//\n//***********************************************************************************\n\n//***********************************************************************************\n// \nif (msg.topic == \"panasonic_heat_pump/main/Outside_Temp\")\n {\n msg1 = msg;\n msg1.payload = Number(msg1.payload).toFixed(1);\n msg1.payload = parseFloat(msg1.payload);\n \n global.set(\"T_outside_panasonic\",msg1.payload);\n\n if (T_outside_custom === undefined)\n {\n msg3 = msg1;\n global.set(\"T_outside\",msg3.payload);\n msg99.payload = \"Custom outside temperature sensor not found\";\n return [msg1,null,null,msg3]\n // return [msg1,msg99,msg2,msg3]\n }\n else if (Heating_Mode == 1 && TimeElapsed > 7200)\n {\n msg3 = msg1;\n global.set(\"T_outside_custom\",undefined);\n global.set(\"T_outside\",msg3.payload);\n msg99.payload = \"Custom outside temperature sensor LOST. Using TOP14 instead\";\n return [msg1,null,null,msg3]\n // return [msg1,msg99,msg2,msg3]\n }\n else if (Heating_Mode == 0)\n {\n msg3 = msg1;\n global.set(\"T_outside\",msg3.payload);\n msg99.payload = \"Heatpump is in compensation mode (WAR). Custom outside temperature sensor ignored. Using TOP14 instead\";\n return [msg1,null,null,msg3]\n // return [msg1,msg99,msg2,msg3]\n }\n else\n {\n return [msg1,null,null,null]\n // return [msg1,msg99,msg2,msg3]\n }\n } \n//******************************************************************************\nelse\n {\n msg2 = msg;\n msg2.payload = Number(msg2.payload).toFixed(1);\n msg2.payload = parseFloat(msg2.payload);\n global.set(\"T_outside_custom\",msg2.payload);\n \n if (Heating_Mode == 0)\n {\n context.set(\"StartTime\",CurrentTime);\n msg99.payload = \"Custom outside temperature sensor FOUND, but not used. Heatpump is in compensation mode (WAR) and using TOP14\";\n return [null,msg99,msg2,null];\n // return [msg1,msg99,msg2,msg3]\n }\n if (Heating_Mode == 1)\n {\n context.set(\"StartTime\",CurrentTime);\n msg3 = msg2;\n msg3.topic = \"custom sensor\";\n msg99.payload = \"Custom outside temperature sensor FOUND and used\";\n return [null,msg99,msg2,msg3];\n // return [msg1,msg99,msg2,msg3]\n }\n }\n", "outputs": 4, "noerr": 0, "initialize": "", "finalize": "", "libs": [], "x": 710, "y": 160, "wires": [ [], [ "ea89c213947bdf26" ], [], [ "d6a9c376dde9c43f" ] ], "outputLabels": [ "panasonic_heat_pump/main/Outside_Temp output", "To log", "custom sensor output", "Final output" ] } ] |
Gaf bij mij ook geen buitentemp en WAR.
8680 Wp, Panasonic Mono-bloc J-Generation WH-MDC07J3E5 1-fase 7kW. Heishamon v3.2.3 , NRflow *custom* , Home Assistant + " kamaradclimber / heishamon-homeassistant", Kaifa MA105 + Shelly PRo 3EM (120A), 3x Marstek 5,12kW v151, lilygo-modbus-485 HA
Had je dat al doorgegeven? Wat er fout zit..waar?Maarten69 schreef op zondag 30 oktober 2022 @ 15:27:
@Balans en @edterbak ik denk dat hij hetzelde als mij heeft. Missende heat_mode declaratie.
Gaf bij mij ook geen buitentemp en WAR.
Jij brand ik blus! 4.640kW no-zw WH-MDC05J3E5
Ik heb het denk ik opgelost. Oorzaak gevonden.Balans schreef op zondag 30 oktober 2022 @ 16:41:
geïmporteerd en aangesloten maar geen output helaas
TOP76 - panasonic_heat_pump/main/Heating_Mode werd in de functie weggeschreven naar mermoryonly, en de WAR functie roept hem op vanuit "file". KLinkt logisch.
Ik ben er mee bezig, en upload het zo.
edit 17:14
nieuwe versie staat er op nu.
[ Voor 21% gewijzigd door edterbak op 30-10-2022 17:14 ]
Jazeker, maakt niet uit, ik zal huidige versie installeren binnenkort en houd je op de hoogte.edterbak schreef op zondag 30 oktober 2022 @ 16:33:
[...]
Had je dat al doorgegeven? Wat er fout zit..waar?
8680 Wp, Panasonic Mono-bloc J-Generation WH-MDC07J3E5 1-fase 7kW. Heishamon v3.2.3 , NRflow *custom* , Home Assistant + " kamaradclimber / heishamon-homeassistant", Kaifa MA105 + Shelly PRo 3EM (120A), 3x Marstek 5,12kW v151, lilygo-modbus-485 HA
Tot mijn vreugde vanmiddag overigens toch de legionellarun afgemaakt.
Maar lijkt erop dat ie dat van begin tot eind elektrisch gedaan heeft
Vraag me overigens wel af wat TOP71 Sterilization_Max_Time precies doet.
[ Voor 17% gewijzigd door MikeyMan op 30-10-2022 18:49 ]
dat is vreemdMikeyMan schreef op zondag 30 oktober 2022 @ 18:47:
Ook weer bijgewerkt.
Tot mijn vreugde vanmiddag overigens toch de legionellarun afgemaakt.
Maar lijkt erop dat ie dat van begin tot eind elektrisch gedaan heeft
dat is de maximale duur dat de sterelization run van jou mag duren.Vraag me overigens wel af wat TOP71 Sterilization_Max_Time precies doet.
dit kan belangrijk zijn als je andere systemen hebt die voorrang hebben.
Ik heb deze op 60 minuten staan. (dat is eigenlijk altijd voldoende bij mij)
Ja nu heb ik wel een R32 model. Maar vreemd is het wel.
Dat is gek. Standaard staat deze op 10 minuten. Is het niet de tijd dat ie minimaal op de ingestelde waarde moet blijven? Dus 10 minuten @ 65 graden voordat run afgesloten wordt beschouwd?[...]
dat is de maximale duur dat de sterelization run van jou mag duren.
dit kan belangrijk zijn als je andere systemen hebt die voorrang hebben.
Ik heb deze op 60 minuten staan. (dat is eigenlijk altijd voldoende bij mij)
Run heeft er vanmiddag 3 uur over gedaan om van 33 naar 65 graden te gaan.
/f/image/huwk8S2TQd4jajcU4apNRI1j.png?f=fotoalbum_large)
Zie dat solar grafieken niet meer gereset worden bij deploy

[ Voor 6% gewijzigd door MikeyMan op 30-10-2022 19:27 ]
[ Voor 3% gewijzigd door Aikon op 31-10-2022 06:43 ]
Ik heb github beta pagina aangevuld met hoe je in de os de tijdzone ingesteld
Hij pakt hem nu inderdaad op alleen zet hij de T_outside_panasonic erin inplaats van de T_outside_custom. het veel mij op dat de waarde niet veranderde en netjes afgerond was op 1 decimaal.
bij de contaxt data staan er trouwens drie
deze staat er ook bij T_outside , is dat oude data ? of een experiment die in de weg zit
Jij brand ik blus! 4.640kW no-zw WH-MDC05J3E5
Nee hoor. Er worden 3 T_outside variabelen gebruikt.Balans schreef op maandag 31 oktober 2022 @ 09:43:
nog even feedback op de war outside temp.
Hij pakt hem nu inderdaad op alleen zet hij de T_outside_panasonic erin inplaats van de T_outside_custom. het veel mij op dat de waarde niet veranderde en netjes afgerond was op 1 decimaal.
bij de contaxt data staan er trouwens drie
deze staat er ook bij T_outside , is dat oude data ? of een experiment die in de weg zit
T_outside_pana is de ruwe sensor. Altijd gevuld.
T_outside_custom is soms leeg, soms gevuld nav de aanwezigheid van een sensor
T_outside is het resultaat dat verder gebruikt word voor de diverse functies.
Kun je controleren of je custom sensor daadwerkelijk meetresultaten produceert? Debug nodje.
Wat voor custom sensor gebruik je?
Een in wat voor modus draai je? Direct of compensatie curve?
[ Voor 3% gewijzigd door edterbak op 31-10-2022 10:18 ]
externe outside dallas sensor via de heishamon
T_outside blijft afgerond dat lijkt erop dat die niet word aangepast , de temp is inmiddels hier in den haag al boven de 10 graden , en de custom geeft hier al 14.5 door maar de war blijft op 10 staan
Jij brand ik blus! 4.640kW no-zw WH-MDC05J3E5
1
2
3
4
5
6
7
8
9
| T_outside memoryOnly 14 T_outside_custom memoryOnly 14.8 T_outside_panasonic memoryOnly 14 |
1
2
3
4
5
6
7
8
9
10
11
12
13
14
15
16
17
18
| Flow version 20.89 31/10 12:30:05 - Function RTC: Correction change: From 0 to 1 °C 31/10 12:27:27 - SETUP - Sensors: Custom outside temperature sensor FOUND and used 31/10 12:27:27 - SYSTEM - HEISHAMON Connection: Online 31/10 12:27:06 - Function RTC: Correction change: From 3 to 0 °C 31/10 12:27:06 - SETUP - Sensors: Custom room temperature sensor FOUND 31/10 12:26:51 - Function - SoftStart: 1 31/10 12:26:51 - Function - RTC: 1 31/10 12:26:43 - Function RTC: Correction change: From 0 to 3 °C 31/10 12:26:43 - MQTT Command - SetHeatpump: 0 31/10 12:26:43 - SYSTEM: WAR settings OK 31/10 12:26:42 - Function Solar: 0 31/10 12:26:42 - Function NightReduction: 0 31/10 12:26:42 - Function - WAR: 1 31/10 12:26:42 - Function NightReduction: New correction: -1 °C 31/10 12:26:42 - SYSTEM: Heatpump is in DIRECT mode 31/10 12:26:41 - SYSTEM: Start--------------------------------------------------------------- |
hij pakt zo lijkt mij de verkeerde hij rond 14.8 af naar 14 graden
Jij brand ik blus! 4.640kW no-zw WH-MDC05J3E5
1
2
3
4
5
6
7
8
9
10
11
12
13
14
15
16
17
18
19
20
21
22
23
24
25
26
27
28
29
30
31
32
33
34
35
36
37
38
39
40
41
42
43
44
45
46
47
48
49
50
51
52
53
54
55
56
57
58
59
60
61
62
63
64
65
66
67
68
69
70
| 31/10 12:37:41 - SETUP - Sensors: Custom room temperature sensor FOUND 31/10 12:37:26 - Function - SoftStart: 1 31/10 12:37:26 - Function - RTC: 1 31/10 12:37:19 - SYSTEM - HEISHAMON Connection: Online 31/10 12:37:19 - SYSTEM: WAR settings OK 31/10 12:37:18 - Function - WAR: 1 31/10 12:37:18 - MQTT Command - SetHeatpump: 1 31/10 12:37:18 - Function NightReduction: New correction: -3 °C 31/10 12:37:18 - Function Solar: 1 31/10 12:37:18 - Function NightReduction: 0 31/10 12:37:18 - SYSTEM: Heatpump is in DIRECT mode 31/10 12:37:18 - SYSTEM: Start--------------------------------------------------------------- ------------------------------------------------------------------------------------------------ 31/10 12:35:35 - MQTT Command - SetZ1HeatRequestTemperature: 23 31/10 12:35:34 - Function WAR: Setpoint change: From 24 to 23 °C 31/10 12:00:05 - MQTT Command - SetOperationMode: 6 31/10 12:00:05 - Scheduler - Operation Mode: 6 31/10 10:34:33 - MQTT Command - SetZ1HeatRequestTemperature: 24 31/10 10:34:33 - Function WAR: Setpoint change: From 25 to 24 °C 31/10 09:43:58 - MQTT Command - SetZ1HeatRequestTemperature: 25 31/10 09:43:57 - Function SoftStart: Correction: 7 > 0 °C - (ENDING) Freq: 31Hz, Tout: 32°C 31/10 09:22:22 - MQTT Command - SetZ1HeatRequestTemperature: 32 31/10 09:22:22 - Function SoftStart: Correction: 6 > 7 °C - (STABLE) Freq: 35Hz, Tout: 30°C 31/10 09:16:42 - MQTT Command - SetZ1HeatRequestTemperature: 31 31/10 09:16:42 - Function SoftStart: Correction: 5 > 6 °C - (STABLE) Freq: 35Hz, Tout: 29°C 31/10 09:14:57 - MQTT Command - SetZ1HeatRequestTemperature: 30 31/10 09:14:57 - Function SoftStart: Correction: 4 > 5 °C - (CATCH) Freq: 34Hz, Tout: 29°C 31/10 09:14:42 - MQTT Command - SetZ1HeatRequestTemperature: 29 31/10 09:14:42 - Function SoftStart: Correction: 3 > 4 °C - (CATCH) Freq: 34Hz, Tout: 28°C 31/10 09:14:37 - MQTT Command - SetZ1HeatRequestTemperature: 28 31/10 09:14:37 - Function SoftStart: Correction: 2 > 3 °C - (CATCH) Freq: 34Hz, Tout: 27°C 31/10 09:14:32 - MQTT Command - SetZ1HeatRequestTemperature: 27 31/10 09:14:32 - Function SoftStart: Correction: 1 > 2 °C - (CATCH) Freq: 35Hz, Tout: 26°C 31/10 09:14:27 - MQTT Command - SetZ1HeatRequestTemperature: 26 31/10 09:14:27 - Function SoftStart: Correction: 0 > 1 °C - (CATCH) Freq: 35Hz, Tout: 25°C 31/10 09:14:22 - MQTT Command - SetZ1HeatRequestTemperature: 25 31/10 09:14:22 - Function SoftStart: Correction: -1 > 0 °C - (CATCH) Freq: 34Hz, Tout: 24°C 31/10 09:14:17 - MQTT Command - SetZ1HeatRequestTemperature: 24 31/10 09:14:17 - Function SoftStart: Correction: -2 > -1 °C - (CATCH) Freq: 31Hz, Tout: 23°C 31/10 09:14:12 - MQTT Command - SetZ1HeatRequestTemperature: 23 31/10 09:14:12 - Function SoftStart: Correction: -3 > -2 °C - (CATCH) Freq: 29Hz, Tout: 22°C 31/10 09:13:57 - MQTT Command - SetZ1HeatRequestTemperature: 22 31/10 09:13:57 - Function SoftStart: Correction: 0 > -3 °C - (STARTUP) Freq: 19Hz, Tout: 21°C 31/10 08:18:26 - MQTT Command - SetZ1HeatRequestTemperature: 25 31/10 08:18:26 - Function SoftStart: Correction: 7 > 0 °C - (ENDING) Freq: 30Hz, Tout: 32°C 31/10 07:54:46 - MQTT Command - SetZ1HeatRequestTemperature: 32 31/10 07:54:46 - Function SoftStart: Correction: 6 > 7 °C - (STABLE) Freq: 34Hz, Tout: 30°C 31/10 07:53:51 - MQTT Command - SetZ1HeatRequestTemperature: 31 31/10 07:53:51 - Function SoftStart: Correction: 7 > 6 °C - (STABLE) Freq: 34Hz, Tout: 29°C 31/10 07:52:16 - MQTT Command - SetZ1HeatRequestTemperature: 32 31/10 07:52:16 - Function SoftStart: Correction: 6 > 7 °C - (STABLE) Freq: 34Hz, Tout: 30°C 31/10 07:50:56 - MQTT Command - SetZ1HeatRequestTemperature: 31 31/10 07:50:56 - Function SoftStart: Correction: 5 > 6 °C - (STABLE) Freq: 34Hz, Tout: 29°C 31/10 07:49:16 - MQTT Command - SetZ1HeatRequestTemperature: 30 31/10 07:49:16 - Function SoftStart: Correction: 4 > 5 °C - (CATCH) Freq: 35Hz, Tout: 29°C 31/10 07:49:06 - MQTT Command - SetZ1HeatRequestTemperature: 29 31/10 07:49:06 - Function SoftStart: Correction: 3 > 4 °C - (CATCH) Freq: 34Hz, Tout: 28°C 31/10 07:48:51 - MQTT Command - SetZ1HeatRequestTemperature: 28 31/10 07:48:51 - Function SoftStart: Correction: 0 > 3 °C - (CATCH) Freq: 35Hz, Tout: 27°C 31/10 07:48:36 - MQTT Command - SetZ1HeatRequestTemperature: 25 31/10 07:48:36 - Function SoftStart: Correction: -2 > 0 °C - (CATCH) Freq: 34Hz, Tout: 24°C 31/10 07:48:26 - MQTT Command - SetZ1HeatRequestTemperature: 23 31/10 07:48:26 - Function SoftStart: Correction: -3 > -2 °C - (CATCH) Freq: 28Hz, Tout: 22°C 31/10 07:48:16 - MQTT Command - SetZ1HeatRequestTemperature: 22 31/10 07:48:16 - Function SoftStart: Correction: 0 > -3 °C - (STARTUP) Freq: 21Hz, Tout: 21°C 31/10 07:47:56 - MQTT Command - SetZ1HeatRequestTemperature: 25 31/10 07:47:56 - Function WAR: Setpoint change: From 24 to 25 °C 31/10 07:29:29 - MQTT Command - SetZ1HeatRequestTemperature: 24 31/10 07:29:28 - Function RTC: Correction change: From 1 to 0 °C 31/10 07:23:16 - MQTT Command - SetZ1HeatRequestTemperature: 25 |
1
2
3
4
5
6
7
8
9
| T_outside memoryOnly 14 T_outside_custom memoryOnly 15 T_outside_panasonic memoryOnly 15 |
hij blijft op 14 staan
1
2
3
4
5
6
7
8
9
| T_outside memoryOnly 14 T_outside_custom memoryOnly 15.9 T_outside_panasonic memoryOnly 16 |
13:25 nog steeds op 14
[ Voor 34% gewijzigd door Balans op 31-10-2022 13:26 ]
Jij brand ik blus! 4.640kW no-zw WH-MDC05J3E5