Heishamon <> Node Red voor Panasonic warmtepompen

Pagina: 1 ... 127 ... 133 Laatste
Acties:

  • ercolano
  • Registratie: Juli 2006
  • Laatst online: 28-04 08:28
@edterbak
Wat vind jij van het volgende ?
Ik zou graag in het het rijtje "Custom Functions" op de home page een toggle hebben we een instelbare shift. Die wordt dan meegeteld tot "Final water temperature". Het gaat hier om de direct mode, waar je eigenlijk weinig handvaten hebt om het tijdelijk wat warmer te maken. Ik misbruik nu zelf de Night reducation functie hiervoor (die aangepast nu ook +2 accepteert).

Onder normale omstandigheden geeft een goed ingestelde CC in combi met een RTC natuurlijk de temperatuur die je wilt. Onder deze defrost omstandigheden, of als je het snel wat warmer wilt is het tijdelijk ophogen van de watertemperatuur handig.
Kan me ook voorstellen dat dit tegen KIS in gaat, dan lekker zo laten.

cheers.
p.s. de "krachtig" functie van de Pana zelf is een draak omdat na de 90 minuten de SP verlaging vrijwel altijd tot afslaan leidt.

Gasloos | Pana 9J | 300l boiler | 8000wp | PHEV


  • edterbak
  • Registratie: Maart 2006
  • Laatst online: 28-04 22:48
Jeroen-h schreef op zondag 28 december 2025 @ 14:02:
Hier ook best wat MQTT herhalingen, dit zie ik in de log (en dan heel vaak)
28/12 13:56:18 - MQTT Command Retry: SetMaxPumpDuty: 159
28/12 13:56:17 - MQTT Command Retry: SetMaxPumpDuty: 159
28/12 13:56:16 - MQTT Command Retry: SetMaxPumpDuty: 159
28/12 13:56:15 - MQTT Command: SetMaxPumpDuty: 159
28/12 13:56:11 - MQTT Command Retry: SetMaxPumpDuty: 159
28/12 13:56:08 - MQTT Command: SetMaxPumpDuty: 159
28/12 13:56:03 - MQTT Command Retry: SetMaxPumpDuty: 159
28/12 13:56:02 - MQTT Command Retry: SetMaxPumpDuty: 159
28/12 13:56:01 - MQTT Command: SetMaxPumpDuty: 159

Soms ook andere functies trouwens, maar dit is even snel een klein stukje.
Ik heb een WH-MDC07J3E5


[...]
Dit is nu fixed in de volgende release. Zou niet meer 'mogen' gebeuren.
Volgende release is om de hoek, beta 7

  • edterbak
  • Registratie: Maart 2006
  • Laatst online: 28-04 22:48
code:
1
2
3
4
5
6
7
8
9
10
11
12
13
14
15
16
17
18
19
20
26/12 18:09:40 - MQTT Command Retry: SetHeaterDelayTime: 30
26/12 18:09:37 - MQTT Command: SetHeaterDelayTime: 30
26/12 18:09:33 - MQTT Command Retry: SetHeaterStopDelta: 0
26/12 18:09:30 - MQTT Command: SetHeaterStopDelta: 0
26/12 18:09:26 - MQTT Command Retry: SetHeaterStartDelta: -5
26/12 18:09:25 - MQTT Command Retry: SetHeaterDelayTime: 30
26/12 18:09:23 - MQTT Command: SetHeaterStartDelta: -5
26/12 18:09:18 - MQTT Command Retry: SetHeaterStopDelta: 0
26/12 18:09:16 - MQTT Command: SetHeaterDelayTime: 30
26/12 18:09:11 - MQTT Command Retry: SetHeaterStartDelta: -5
26/12 18:09:10 - MQTT Command Retry: SetHeaterDelayTime: 30
26/12 18:09:09 - MQTT Command: SetHeaterStopDelta: 0
26/12 18:09:03 - MQTT Command Retry: SetHeaterStopDelta: 0
26/12 18:09:02 - MQTT Command: SetHeaterStartDelta: -5
26/12 18:08:56 - MQTT Command Retry: SetHeaterStartDelta: -5
26/12 18:08:55 - MQTT Command: SetHeaterDelayTime: 30
26/12 18:08:48 - MQTT Command: SetHeaterStopDelta: 0
26/12 18:08:41 - MQTT Command: SetHeaterStartDelta: -5
26/12 18:08:37 - MQTT Command Retry: SetHeaterDelayTime: 30
26/12 18:08:34 - MQTT Command: SetHeaterDelayTime: 30


Dit is fixed in volgende release, zou ook niet meer mogen gebeuren.

Maar ik zie in je log dat er heel veel reboots zijn van je node red applicatie. 26x ofzo.
Is dit iets dat je zelf deed?

  • edterbak
  • Registratie: Maart 2006
  • Laatst online: 28-04 22:48
ercolano schreef op zaterdag 3 januari 2026 @ 10:45:
@edterbak
Wat vind jij van het volgende ?
Ik zou graag in het het rijtje "Custom Functions" op de home page een toggle hebben we een instelbare shift. Die wordt dan meegeteld tot "Final water temperature". Het gaat hier om de direct mode, waar je eigenlijk weinig handvaten hebt om het tijdelijk wat warmer te maken. Ik misbruik nu zelf de Night reducation functie hiervoor (die aangepast nu ook +2 accepteert).
Ik snap je vraag. Hiervoor had ik eigenlijk de RTC functie gemaakt. Dan is het geautomatiseerd wat fijn is, maar geen handvat bied voor een handmatige aanpassing.
Onder normale omstandigheden geeft een goed ingestelde CC in combi met een RTC natuurlijk de temperatuur die je wilt. Onder deze defrost omstandigheden, of als je het snel wat warmer wilt is het tijdelijk ophogen van de watertemperatuur handig.
Kan me ook voorstellen dat dit tegen KIS in gaat, dan lekker zo laten.

cheers.
p.s. de "krachtig" functie van de Pana zelf is een draak omdat na de 90 minuten de SP verlaging vrijwel altijd tot afslaan leidt.
Technisch is het wel mogelijk. Ik zou dan denken dat het logisch op zijn plek is in de 'HEAT' sectie, per zone een handmatige extra correctie. Het ding dat hier 'naatje' aan is; Als de Pana in CompensationCurve mode staat, dan is de bovenste temperatuur al een shift. Het zou stom zijn om er NOG een shift optie in beeld te hebben wat in dat geval dus een dubbeling is met de bovenste shift. Dat is ook lastig uit te leggen.
Maar, ik hou het in het achterhoofd.

Wat ik eerst moet doen is huidige nightreduction functie aanpakken. Deze is nu generiek, maar hoort eigenlijk zone specifiek te zijn.
Ik twijfel nog over de aanpak.... Night reduction er uit in de huidige vorm (toggle op home) en de gebruiker het laten aanpassen via scheduler. Daar kun je eenvoudig de RTC setpoint aanpassen per zone.
Maar om dit mogelijk te maken, dan zijn 10 schedules wat weinig en zal ik deze moeten verdubbelen. Pffff.. impactvol..

Ik ben er nog niet uit.

  • edterbak
  • Registratie: Maart 2006
  • Laatst online: 28-04 22:48
Ik ga de versie nummers wat aanpassen. Er zat weinig logica in.

Het wordt nu gebaseerd op jaartal/mnd
huidige (aankomende) beta 7 wordt:
code:
1
Version 26.1.1 (! Beta 7 !)


Alle releases in maand 1:
26.1.1 (! xxx !)
26.1.2 (! xxx !)
26.1.3 (! xxx !)
...
26.1.9 (! xxx !)
26.1.10 (! xxx !)
26.1.11 (! xxx !)

Als we een maand verder zijn

26.2.1 (! xxx !)
26.2.2 (! xxx !)
...
26.2.11 (! xxx !)
etc.

(! xxx !) >> dit zal de build type aangeven.
(! Alpha 4 !) / (! Beta 1 !) / (! Stable 1 !) / (! Stable 2 !)


Dit is waar ik aan zit te denken.
Is dit logisch? of hebben jullie andere en betere suggesties?

Vanavond een mooie update weer in de maak voor iedereen.

[ Voor 4% gewijzigd door edterbak op 03-01-2026 17:44 ]


  • Beekforel
  • Registratie: November 2001
  • Laatst online: 19:29

Beekforel

Is eigenlijk geen vis

26.1.1a
26.1.2a
26.1.3b
26.1.4

Ik zie de meerwaarde van die (!!) toevoeging niet?

  • edterbak
  • Registratie: Maart 2006
  • Laatst online: 28-04 22:48
26.1.1 beta7
Dat wordt de volgende dan dus?
Alleen a of b vind ik niet duidelijk genoeg zelf. Voluit lijkt mij duidelijker voor iedereen.

[ Voor 51% gewijzigd door edterbak op 03-01-2026 18:22 ]


  • Beekforel
  • Registratie: November 2001
  • Laatst online: 19:29

Beekforel

Is eigenlijk geen vis

Ja ok, maar waar is die 7 voor dan? Is het niet gewoon 26.1.1 beta, volgende beta is 26.1.2 etc en 26.1.9 wordt de stable?

Je zou op Github ook met releases kunnen werken en de beta's als preview releases kunnen pleatsen.

  • edterbak
  • Registratie: Maart 2006
  • Laatst online: 28-04 22:48
Beekforel schreef op zaterdag 3 januari 2026 @ 19:25:
Ja ok, maar waar is die 7 voor dan? Is het niet gewoon 26.1.1 beta, volgende beta is 26.1.2 etc en 26.1.9 wordt de stable?

Je zou op Github ook met releases kunnen werken en de beta's als preview releases kunnen pleatsen.
Ja, eens.
Zo bedoelde ik het ook maar ging niet goed op mijn telefoon

  • edterbak
  • Registratie: Maart 2006
  • Laatst online: 28-04 22:48
Nieuwe versie
Version 26.1.1 Beta
Changes:
- Fix Chart storage: SoftStart chart. Chart survives restarts now.
- Fix Chart storage: Efficiency - Energy. Chart survives restarts now.
- Fix Chart storage: Efficiency - Efficiency. Chart survives restarts now.
- Fix Boot behavior: Heat Delta, Cool Delta and SetHeaterDelayTime during startup.
- Fix MQTT: Do not start command checking when not all current values are known.
- Fix MQTT: Command checking functionality now first looks if the actual value is already the same as the new command value. If so, it does not perform the checking loop.


link: https://github.com/edterb...ishamon_control/tree/BETA

  • MikeyMan
  • Registratie: Februari 2003
  • Laatst online: 17:38

MikeyMan

Vidi, Vici, Veni

Is het niet gebruikelijk dat de stables een korter versienummer hebben?

  • edterbak
  • Registratie: Maart 2006
  • Laatst online: 28-04 22:48
Geen flauw idee.
Het maakt mij niet zoveel uit, als het maar duidelijk is. Maar waarschijnlijk heb je gelijk.

Als ik kijk naar HA, dan houden ze dezelfde nummering aan ongeveer.

[ Voor 24% gewijzigd door edterbak op 03-01-2026 20:17 ]


  • blb4
  • Registratie: April 2008
  • Laatst online: 17:51
edterbak schreef op zaterdag 3 januari 2026 @ 17:43:
Ik ga de versie nummers wat aanpassen. Er zat weinig logica in.

Het wordt nu gebaseerd op jaartal/mnd
huidige (aankomende) beta 7 wordt:
code:
1
Version 26.1.1 (! Beta 7 !)


Alle releases in maand 1:
26.1.1 (! xxx !)
26.1.2 (! xxx !)
26.1.3 (! xxx !)
...
26.1.9 (! xxx !)
26.1.10 (! xxx !)
26.1.11 (! xxx !)

Als we een maand verder zijn

26.2.1 (! xxx !)
26.2.2 (! xxx !)
...
26.2.11 (! xxx !)
etc.

(! xxx !) >> dit zal de build type aangeven.
(! Alpha 4 !) / (! Beta 1 !) / (! Stable 1 !) / (! Stable 2 !)


Dit is waar ik aan zit te denken.
Is dit logisch? of hebben jullie andere en betere suggesties?

Vanavond een mooie update weer in de maak voor iedereen.
Zo doe ik 't nu ook met mijn rules, ik heb net 2601.01 op m'n HeishaMon gezet. Ik weet echter meestal pas achteraf of 't stable is :).

Panasonic J 7kW WP, boiler & HeishaMon, 6022 Wp PV, Enphase+MT GW, SOLAX SK-SU3000E 13kWh BESS, ITHO Qualityflow WTW, Elvi Smart Charging+ laadpunt, Kia EV6 84kWh EA MY25, gasloos '23


  • Beekforel
  • Registratie: November 2001
  • Laatst online: 19:29

Beekforel

Is eigenlijk geen vis

Ik ben wat aan het experimenteren met InfluxDB en Grafana en heb zodoende ook de InfluxDB flow geïmplementeerd. Het had wel wat aanpassingen nodig voor het goed werkte, een aantal topics zijn bijvoorbeeld hernoemd.

https://github.com/edterb...eishamon_control/pull/207

Ik heb ook een aantal opentherm topics toegevoegd. Wil je deze meenemen op Github @edterbak of heb je dat liever via een PR?

Daar heb ik nu dit dashboard mee geknutseld.
Afbeeldingslocatie: https://tweakers.net/i/SV5utR-5uEkLRLlQXD-q-6zwzGk=/800x/filters:strip_exif()/f/image/74bEDU4cO2ILkhR3HfFpxmZC.png?f=fotoalbum_large

Het is nog behoorlijk WIP en buggy her en der (ik heb nog maar amper 24 uur aan data in InfluxDB, dat helpt ook niet). Maar wellicht inspireert het iemand.

[ Voor 93% gewijzigd door Beekforel op 03-01-2026 21:02 ]


  • edterbak
  • Registratie: Maart 2006
  • Laatst online: 28-04 22:48
Beekforel schreef op zaterdag 3 januari 2026 @ 20:46:
Ik ben wat aan het experimenteren met InfluxDB en Grafana en heb zodoende ook de InfluxDB flow geïmplementeerd. Het had wel wat aanpassingen nodig voor het goed werkte, een aantal topics zijn bijvoorbeeld hernoemd.

code:
1
2
3
4
5
6
7
8
9
10
11
12
13
14
15
16
17
18
19
20
21
22
23
24
25
26
27
28
29
30
31
32
33
34
35
36
37
38
39
40
41
42
43
44
45
46
47
48
49
50
51
52
53
54
55
56
57
58
59
60
61
62
63
64
65
66
67
68
69
70
71
72
73
74
75
76
77
78
79
80
81
82
83
84
85
86
87
88
89
90
91
92
93
94
95
96
97
98
99
100
101
102
103
104
105
106
107
108
109
110
111
112
113
114
115
116
117
118
119
120
121
122
123
124
125
126
127
128
129
130
131
132
133
134
135
136
137
138
139
140
141
142
143
144
145
146
147
148
149
150
151
152
153
154
155
156
157
158
159
160
161
162
163
164
165
166
167
168
169
170
171
172
173
174
175
176
177
178
179
180
181
182
183
184
185
186
187
188
189
190
191
192
193
194
195
196
197
198
199
200
201
202
203
204
205
206
207
208
209
210
211
212
213
214
215
216
217
218
219
220
221
222
223
224
225
226
227
228
229
230
231
232
233
234
235
236
237
238
239
240
241
242
243
244
245
246
247
248
249
250
251
252
253
254
255
256
257
258
259
260
261
262
263
264
265
266
267
268
269
270
271
272
273
274
275
276
277
278
279
280
281
282
283
284
285
286
287
288
289
290
291
292
293
294
295
296
297
298
299
300
301
302
[
    {
        "id": "87dbb02b241dbf2f",
        "type": "group",
        "z": "c56b19a8521cdd83",
        "style": {
            "stroke": "#999999",
            "stroke-opacity": "1",
            "fill": "none",
            "fill-opacity": "1",
            "label": true,
            "label-position": "nw",
            "color": "#a4a4a4"
        },
        "nodes": [
            "07a2e0f96fdc94bb",
            "2407702ea84aae48",
            "c5f283f5da078c9b",
            "f9df3e3a4b49f254",
            "d349df58176e318e",
            "74ed58ca300ac156",
            "38d4d5c2336679a3",
            "52e06ab9f666c998",
            "9786192242c57073",
            "fd57e866827cb156",
            "c2dd2bee14312b55"
        ],
        "x": 34,
        "y": 819,
        "w": 1152,
        "h": 282
    },
    {
        "id": "07a2e0f96fdc94bb",
        "type": "mqtt in",
        "z": "c56b19a8521cdd83",
        "g": "87dbb02b241dbf2f",
        "name": "Heishamon",
        "topic": "panasonic_heat_pump/opentherm/#",
        "qos": "0",
        "datatype": "auto-detect",
        "broker": "92e5b2c.00a8b5",
        "nl": false,
        "rap": false,
        "inputs": 0,
        "x": 190,
        "y": 1060,
        "wires": [
            [
                "2407702ea84aae48"
            ]
        ]
    },
    {
        "id": "2407702ea84aae48",
        "type": "function",
        "z": "c56b19a8521cdd83",
        "g": "87dbb02b241dbf2f",
        "name": "Map sensor to ID (opentherm/#)",
        "func": "// if there's an entry in the global defined variable then \n// the value needs to be saved (send) to next function \nvar sensorsplit = msg.topic.split(\"opentherm/\");\nvar sensor = sensorsplit[sensorsplit.length-1];\n \nvar sensorvalue = msg.payload;\nfor (let i = 0; i < context.global.heishamon.SensorMapping.length; i++) {\n    // when sensor is in the global settings \n    msg.sensor = sensor;\n    if(sensor == context.global.heishamon.SensorMapping[i][0]){\n\n        return msg;\n    }\n}\nreturn;",
        "outputs": 1,
        "timeout": "",
        "noerr": 0,
        "initialize": "",
        "finalize": "",
        "libs": [],
        "x": 490,
        "y": 1060,
        "wires": [
            [
                "38d4d5c2336679a3"
            ]
        ]
    },
    {
        "id": "c5f283f5da078c9b",
        "type": "mqtt in",
        "z": "c56b19a8521cdd83",
        "g": "87dbb02b241dbf2f",
        "name": "Heishamon",
        "topic": "panasonic_heat_pump/main/#",
        "qos": "0",
        "datatype": "auto-detect",
        "broker": "92e5b2c.00a8b5",
        "nl": false,
        "rap": false,
        "inputs": 0,
        "x": 190,
        "y": 940,
        "wires": [
            [
                "f9df3e3a4b49f254"
            ]
        ]
    },
    {
        "id": "f9df3e3a4b49f254",
        "type": "function",
        "z": "c56b19a8521cdd83",
        "g": "87dbb02b241dbf2f",
        "name": "Map sensor to ID (main/#)",
        "func": "// if there's an entry in the global defined variable then \n// the value needs to be saved (send) to next function \nvar sensorsplit = msg.topic.split(\"/\");\nvar sensor = sensorsplit[sensorsplit.length-1];\n \nvar sensorvalue = msg.payload;\nfor (let i = 0; i < context.global.heishamon.SensorMapping.length; i++) {\n    // when sensor is in the global settings \n    msg.sensor = sensor;\n    if(sensor == context.global.heishamon.SensorMapping[i][0]){\n\n        return msg;\n    }\n}\nreturn;",
        "outputs": 1,
        "timeout": "",
        "noerr": 0,
        "initialize": "",
        "finalize": "",
        "libs": [],
        "x": 470,
        "y": 940,
        "wires": [
            [
                "38d4d5c2336679a3"
            ]
        ]
    },
    {
        "id": "d349df58176e318e",
        "type": "function",
        "z": "c56b19a8521cdd83",
        "g": "87dbb02b241dbf2f",
        "name": "global setup",
        "func": "let heishamon = global.get(\"heishamon\") ?? {};\n\nheishamon.HAapplication = heishamon.HAapplication ?? {};\nheishamon.SensorMapping = heishamon.SensorMapping ?? {};\nheishamon.ActionMapping = heishamon.ActionMapping ?? {};\n\nglobal.set(\"heishamon\", heishamon);\n\ncontext.global.heishamon.HAapplication = \"InfluxDB\";\n\n//This is the overview of sensors which has to be sent to the Home Automation system\ncontext.global.heishamon.SensorMapping = [\n        //  [\"name of topic\"]\n        // MAIN/#\n            [\"Heatpump_State\"],\n            [\"Pump_Flow\"],\n            [\"Force_DHW_State\"],\n            [\"Quiet_Mode_Schedule\"],\n            [\"Operating_Mode_State\"],\n            [\"Main_Inlet_Temp\"],\n            [\"Main_Outlet_Temp\"],\n            [\"Main_Target_Temp\"],\n            [\"Compressor_Freq\"],\n            [\"DHW_Target_Temp\"],\n            [\"DHW_Temp\"],\n            [\"Operations_Hours\"],\n            [\"Operations_Counter\"],\n            [\"Main_Schedule_State\"],\n            [\"Outside_Temp\"],\n            [\"Heat_Power_Production\"],\n            [\"Heat_Power_Consumption\"],\n            [\"Powerful_Mode_Time\"],\n            [\"Quiet_Mode_Level\"],\n            [\"Holiday_Mode_State\"],\n            [\"ThreeWay_Valve_State\"],\n            [\"Outside_Pipe_Temp\"],\n            [\"DHW_Heat_Delta\"],\n            [\"Heat_Delta\"],\n            [\"Cool_Delta\"],\n            [\"DHW_Holiday_Shift_Temp\"],\n            [\"Defrosting_State\"],\n            [\"Z1_Heat_Request_Temp\"],\n            [\"Z1_Cool_Request_Temp\"],\n            [\"Z1_Heat_Curve_Target_High_Temp\"],\n            [\"Z1_Heat_Curve_Target_Low_Temp\"],\n            [\"Z1_Heat_Curve_Outside_High_Temp\"],\n            [\"Z1_Heat_Curve_Outside_Low_Temp\"],\n            [\"Room_Thermostat_Temp\"],\n            [\"Z2_Heat_Request_Temp\"],\n            [\"Z2_Cool_Request_Temp\"],\n            [\"Z1_Water_Temp\"],\n            [\"Z2_Water_Temp\"],\n            [\"Cool_Power_Production\"],\n            [\"Cool_Power_Consumption\"],\n            [\"DHW_Power_Production\"],\n            [\"DHW_Power_Consumption\"],\n            [\"Z1_Water_Target_Temp\"],\n            [\"Z2_Water_Target_Temp\"],\n            [\"Error\"],\n            [\"Room_Holiday_Shift_Temp\"],\n            [\"Buffer_Temp\"],\n            [\"Solar_Temp\"],\n            [\"Pool_Temp\"],\n            [\"Main_Hex_Outlet_Temp\"],\n            [\"Discharge_Temp\"],\n            [\"Inside_Pipe_Temp\"],\n            [\"Defrost_Temp\"],\n            [\"Eva_Outlet_Temp\"],\n            [\"Bypass_Outlet_Temp\"],\n            [\"Ipm_Temp\"],\n            [\"Z1_Temp\"],\n            [\"Z2_Temp\"],\n            [\"DHW_Heater_State\"],\n            [\"Room_Heater_State\"],\n            [\"Internal_Heater_State\"],\n            [\"External_Heater_State\"],\n            [\"Fan1_Motor_Speed\"],\n            [\"Fan2_Motor_Speed\"],\n            [\"High_Pressure\"],\n            [\"Pump_Speed\"],\n            [\"Low_Pressure\"],\n            [\"Compressor_Current\"],\n            [\"Force_Heater_State\"],\n            [\"Sterilization_State\"],\n            [\"Sterilization_Temp\"],\n            [\"Sterilization_Max_Time\"],\n            [\"Z1_Cool_Curve_Target_High_Temp\"],\n            [\"Z1_Cool_Curve_Target_Low_Temp\"],\n            [\"Z1_Cool_Curve_Outside_High_Temp\"],\n            [\"Z1_Cool_Curve_Outside_Low_Temp\"],\n            [\"Heating_Mode\"],\n            [\"Heating_Off_Outdoor_Temp\"],\n            [\"Heater_On_Outdoor_Temp\"],\n            [\"Heat_To_Cool_Temp\"],\n            [\"Cool_To_Heat_Temp\"],\n            [\"Cooling_Mode\"],\n            [\"Z2_Heat_Curve_Target_High_Temp\"],\n            [\"Z2_Heat_Curve_Target_Low_Temp\"],\n            [\"Z2_Heat_Curve_Outside_High_Temp\"],\n            [\"Z2_Heat_Curve_Outside_Low_Temp\"],\n            [\"Z2_Cool_Curve_Target_High_Temp\"],\n            [\"Z2_Cool_Curve_Target_Low_Temp\"],\n            [\"Z2_Cool_Curve_Outside_High_Temp\"],\n            [\"Z2_Cool_Curve_Outside_Low_Temp\"],\n            [\"Room_Heater_Operations_Hours\"],\n            [\"DHW_Heater_Operations_Hours\"],\n            [\"Heat_Pump_Model\"],\n            [\"Pump_Duty\"],\n            [\"Zones_State\"],\n            [\"Max_Pump_Duty\"],\n            [\"Heater_Delay_Time\"],\n            [\"Heater_Start_Delta\"],\n            [\"Heater_Stop_Delta\"],\n            [\"Buffer_Installed\"],\n            [\"DHW_Installed\"],\n            [\"Solar_Mode\"],\n            [\"Solar_On_Delta\"],\n            [\"Solar_Off_Delta\"],\n            [\"Solar_Frost_Protection\"],\n            [\"Solar_High_Limit\"],\n\n        // S0/#\n            [\"Watthour/1\"],\n            [\"WatthourTotal/1\"],\n            [\"Watt/1\"],\n            [\"Watthour/2\"],\n            [\"WatthourTotal/2\"],\n            [\"Watt/2\"],\n\n        // opentherm/#\n            [\"write/roomTempSet\"],\n            [\"write/roomTemp\"],\n            [\"write/chSetPoint\"]\n\n    ];\n    \ncontext.global.heishamon.ActionMapping = [\n    // actioncommand\n    [\"SetHeatpump\"],\n    [\"SetHoliday\"],\n    [\"SetQuietMode\"],\n    [\"SetPowerfull\"],\n    [\"SetZ1HeatRequestTemperature\"],\n    [\"SetZ1CoolRequestTemperature\"],\n    [\"SetZ2HeatRequestTemperature\"],\n    [\"SetZ2CoolRequestTemperature\"],\n    [\"SetOperationMode\"],\n    [\"SetForceDHW\"],\n    [\"SetDHWTemp\"],\n    [\"SetCoolTemp\"],\n    [\"SetForceDefrost\"],\n    [\"SetForceSterilization\"]\n];\nreturn msg;",
        "outputs": 1,
        "timeout": "",
        "noerr": 0,
        "initialize": "",
        "finalize": "",
        "libs": [],
        "x": 430,
        "y": 900,
        "wires": [
            []
        ]
    },
    {
        "id": "74ed58ca300ac156",
        "type": "inject",
        "z": "c56b19a8521cdd83",
        "g": "87dbb02b241dbf2f",
        "name": "",
        "props": [
            {
                "p": "payload"
            },
            {
                "p": "topic",
                "vt": "str"
            }
        ],
        "repeat": "",
        "crontab": "",
        "once": true,
        "onceDelay": 0.1,
        "topic": "Startup",
        "payload": "",
        "payloadType": "date",
        "x": 220,
        "y": 900,
        "wires": [
            [
                "d349df58176e318e"
            ]
        ]
    },
    {
        "id": "38d4d5c2336679a3",
        "type": "function",
        "z": "c56b19a8521cdd83",
        "g": "87dbb02b241dbf2f",
        "name": "Prepare InfluxDB output",
        "func": "if(isNaN(parseFloat(msg.payload))){\n    return;\n}else{\n    \n    msg.payload = [{\n        numValue: parseFloat(msg.payload),\n        strValue: msg.sensor\n    },\n    {\n        topic:msg.sensor\n    }];\n    return msg;\n}",
        "outputs": 1,
        "noerr": 0,
        "initialize": "",
        "finalize": "",
        "libs": [],
        "x": 790,
        "y": 940,
        "wires": [
            [
                "9786192242c57073"
            ]
        ]
    },
    {
        "id": "52e06ab9f666c998",
        "type": "comment",
        "z": "c56b19a8521cdd83",
        "g": "87dbb02b241dbf2f",
        "name": "Send Heishamon to INFLUXdb",
        "info": "",
        "x": 190,
        "y": 860,
        "wires": []
    },
    {
        "id": "9786192242c57073",
        "type": "influxdb out",
        "z": "c56b19a8521cdd83",
        "g": "87dbb02b241dbf2f",
        "influxdb": "295038886fd8d91e",
        "name": "Panasonic heatpump",
        "measurement": "heishamon",
        "precision": "",
        "retentionPolicy": "",
        "database": "Panasonic",
        "precisionV18FluxV20": "s",
        "retentionPolicyV18Flux": "",
        "org": "Home",
        "bucket": "Panasonic heatpump",
        "x": 1060,
        "y": 940,
        "wires": []
    },
    {
        "id": "fd57e866827cb156",
        "type": "mqtt in",
        "z": "c56b19a8521cdd83",
        "g": "87dbb02b241dbf2f",
        "name": "Heishamon",
        "topic": "panasonic_heat_pump/s0/#",
        "qos": "0",
        "datatype": "auto-detect",
        "broker": "92e5b2c.00a8b5",
        "nl": false,
        "rap": false,
        "inputs": 0,
        "x": 190,
        "y": 1000,
        "wires": [
            [
                "c2dd2bee14312b55"
            ]
        ]
    },
    {
        "id": "c2dd2bee14312b55",
        "type": "function",
        "z": "c56b19a8521cdd83",
        "g": "87dbb02b241dbf2f",
        "name": "Map sensor to ID (s0/#)",
        "func": "// if there's an entry in the global defined variable then \n// the value needs to be saved (send) to next function \nvar sensorsplit = msg.topic.split(\"s0/\");\nvar sensor = sensorsplit[sensorsplit.length-1];\n \nvar sensorvalue = msg.payload;\nfor (let i = 0; i < context.global.heishamon.SensorMapping.length; i++) {\n    // when sensor is in the global settings \n    msg.sensor = sensor;\n    if(sensor == context.global.heishamon.SensorMapping[i][0]){\n\n        return msg;\n    }\n}\nreturn;",
        "outputs": 1,
        "timeout": "",
        "noerr": 0,
        "initialize": "",
        "finalize": "",
        "libs": [],
        "x": 470,
        "y": 1000,
        "wires": [
            [
                "38d4d5c2336679a3"
            ]
        ]
    },
    {
        "id": "92e5b2c.00a8b5",
        "type": "mqtt-broker",
        "name": "MQTT (x.x.x.x)",
        "broker": "x.x.x.x",
        "port": "1883",
        "clientid": "Node_Red_Client",
        "autoConnect": true,
        "usetls": false,
        "compatmode": false,
        "protocolVersion": "4",
        "keepalive": "60",
        "cleansession": true,
        "birthTopic": "",
        "birthQos": "0",
        "birthRetain": "false",
        "birthPayload": "",
        "birthMsg": {},
        "closeTopic": "",
        "closeQos": "0",
        "closeRetain": "false",
        "closePayload": "",
        "closeMsg": {},
        "willTopic": "",
        "willQos": "0",
        "willRetain": "false",
        "willPayload": "",
        "willMsg": {},
        "sessionExpiry": ""
    },
    {
        "id": "c38793a96c45b9e5",
        "type": "influxdb",
        "hostname": "localhost",
        "port": "8086",
        "protocol": "https",
        "database": "test",
        "name": "InfluxDB",
        "usetls": true,
        "tls": "",
        "influxdbVersion": "2.0",
        "url": "http://x.x.x.x:8086",
        "rejectUnauthorized": false
    }
]


Ik heb ook een aantal opentherm topics toegevoegd. Wil je deze meenemen op Github @edterbak of heb je dat liever via een PR?

Daar heb ik nu dit dashboard mee geknutseld.
[Afbeelding]

Het is nog behoorlijk WIP en buggy her en der (ik heb nog maar amper 24 uur aan data in InfluxDB, dat helpt ook niet). Maar wellicht inspireert het iemand.
Van mij mag je er wel een PR van maken hoor. Dan is het ook gelijk helder wie hier de credits voor verdient :)

Dank je wel voor het updaten. :)
Een PR naar de beta graag.

Ik hoop dat deze build toch stabiel genoeg is voor iedereen, zodat hij als stable uitgegeven kan worden binnenkort.

  • EWK
  • Registratie: Mei 2006
  • Niet online

EWK

Een fles dode pixels te koop!

Ja, de eerstvolgende stable ga ik weer updaten. Zit nu nog op iets uit 24 geloof ik.

Hoi!


  • Beer070
  • Registratie: Augustus 2021
  • Nu online
Beekforel schreef op zaterdag 3 januari 2026 @ 20:46:
Ik ben wat aan het experimenteren met InfluxDB en Grafana en heb zodoende ook de InfluxDB flow geïmplementeerd. Het had wel wat aanpassingen nodig voor het goed werkte, een aantal topics zijn bijvoorbeeld hernoemd.

https://github.com/edterb...eishamon_control/pull/207

Ik heb ook een aantal opentherm topics toegevoegd. Wil je deze meenemen op Github @edterbak of heb je dat liever via een PR?

Daar heb ik nu dit dashboard mee geknutseld.
[Afbeelding]

Het is nog behoorlijk WIP en buggy her en der (ik heb nog maar amper 24 uur aan data in InfluxDB, dat helpt ook niet). Maar wellicht inspireert het iemand.
jouw dashboard ziet er veel mooier uit dan dat van mij. Leuk genoeg om in de woonkamer op de tv te zetten :). Het is misschien iets voor een ander topic, maar Ik krijg de grafiekjes niet stabiel als er lange tijd geen data is. dan dropt ie de lijn in grafana. (bijvoorbeeld target temperature).
Ik gebruik de HA input naar influx DB, die doet dat buiten node-red om en kan je in de config yaml instellen.
Wellicht dat daar het probleem kan zitten.

  • Pietjebel10
  • Registratie: Augustus 2010
  • Laatst online: 11:04
@edterbak

Heb de laatste versies grote problemen met het updaten van de flow, de nieuwste krijg ik helemaal niet meer geupdate, omdat de oude versies zich niet laten verwijderen. Tijdens het deleten krijg ik de melding dat de pagina bijv. dashboard niet meer rsponsive zijn. Heb je nog een tip voor mij kan nu Heishamon niet meer gebruiken momenteel.Afbeeldingslocatie: https://tweakers.net/i/wdpI-ofFpRertBgST3ZQdq_jsxE=/fit-in/4000x4000/filters:no_upscale():strip_exif()/f/image/VcTbYiW81No7gb4a3EeZ4UIg.png?f=user_large

Het is nu gelukt met veel geduld de pagina's laten staan

[ Voor 23% gewijzigd door Pietjebel10 op 04-01-2026 10:23 ]


  • edterbak
  • Registratie: Maart 2006
  • Laatst online: 28-04 22:48
Alle tab bladen in 1x duurt lang
Je kunt een kleinere selectie maken wat de timeout voorkomt.

Als je lang genoeg wacht zou het overigens wel gewoon moeten werken het zou niet mogen crashen.

  • Pietjebel10
  • Registratie: Augustus 2010
  • Laatst online: 11:04
edterbak schreef op zondag 4 januari 2026 @ 10:23:
Alle tab bladen in 1x duurt lang
Je kunt een kleinere selectie maken wat de timeout voorkomt.

Als je lang genoeg wacht zou het overigens wel gewoon moeten werken het zou niet mogen crashen.
Klopt heb nu eerst de kleinere gedelete 1 voor 1 en als laatste het dashboard, dat lukt nu, de files zijn waarschijnlijk erg groot geworden of mijn NUC kan alles niet meer zo goed bijhouden, die wordt ook ouder. _/-\o_ _/-\o_

  • edterbak
  • Registratie: Maart 2006
  • Laatst online: 28-04 22:48
Ik vermoed dat als je [Wait] selecteerde, het goed zou aflopen. Duurt alleen wat langer dan 30 seconden. Vandaar de timeout waarschuwing. Jouw nuc is vast veel krachtiger dan mijn intel pentium gold G5400 uit 2018. 8)

  • hemertje
  • Registratie: Juli 2015
  • Laatst online: 12:43
edterbak schreef op zaterdag 3 januari 2026 @ 14:07:
[...]

code:
1
2
3
4
5
6
7
8
9
10
11
12
13
14
15
16
17
18
19
20
26/12 18:09:40 - MQTT Command Retry: SetHeaterDelayTime: 30
26/12 18:09:37 - MQTT Command: SetHeaterDelayTime: 30
26/12 18:09:33 - MQTT Command Retry: SetHeaterStopDelta: 0
26/12 18:09:30 - MQTT Command: SetHeaterStopDelta: 0
26/12 18:09:26 - MQTT Command Retry: SetHeaterStartDelta: -5
26/12 18:09:25 - MQTT Command Retry: SetHeaterDelayTime: 30
26/12 18:09:23 - MQTT Command: SetHeaterStartDelta: -5
26/12 18:09:18 - MQTT Command Retry: SetHeaterStopDelta: 0
26/12 18:09:16 - MQTT Command: SetHeaterDelayTime: 30
26/12 18:09:11 - MQTT Command Retry: SetHeaterStartDelta: -5
26/12 18:09:10 - MQTT Command Retry: SetHeaterDelayTime: 30
26/12 18:09:09 - MQTT Command: SetHeaterStopDelta: 0
26/12 18:09:03 - MQTT Command Retry: SetHeaterStopDelta: 0
26/12 18:09:02 - MQTT Command: SetHeaterStartDelta: -5
26/12 18:08:56 - MQTT Command Retry: SetHeaterStartDelta: -5
26/12 18:08:55 - MQTT Command: SetHeaterDelayTime: 30
26/12 18:08:48 - MQTT Command: SetHeaterStopDelta: 0
26/12 18:08:41 - MQTT Command: SetHeaterStartDelta: -5
26/12 18:08:37 - MQTT Command Retry: SetHeaterDelayTime: 30
26/12 18:08:34 - MQTT Command: SetHeaterDelayTime: 30


Dit is fixed in volgende release, zou ook niet meer mogen gebeuren.

Maar ik zie in je log dat er heel veel reboots zijn van je node red applicatie. 26x ofzo.
Is dit iets dat je zelf deed?
ja ik ben zat met AI wat aan het klooien met een aanvullende monitor tab in je node red
vandaar de herstarts

Gasloos 2019 + WP Panasonic H-serie 7kW + 300 liter boilervat + PV 12.415Wp + Home Assistant + Hyundai Ioniq 6 First Edition + Zaptec laadpaal


  • hemertje
  • Registratie: Juli 2015
  • Laatst online: 12:43
Beekforel schreef op zaterdag 3 januari 2026 @ 20:46:
Ik ben wat aan het experimenteren met InfluxDB en Grafana en heb zodoende ook de InfluxDB flow geïmplementeerd. Het had wel wat aanpassingen nodig voor het goed werkte, een aantal topics zijn bijvoorbeeld hernoemd.

https://github.com/edterb...eishamon_control/pull/207

Ik heb ook een aantal opentherm topics toegevoegd. Wil je deze meenemen op Github @edterbak of heb je dat liever via een PR?

Daar heb ik nu dit dashboard mee geknutseld.
[Afbeelding]

Het is nog behoorlijk WIP en buggy her en der (ik heb nog maar amper 24 uur aan data in InfluxDB, dat helpt ook niet). Maar wellicht inspireert het iemand.
mooi gedaan, zat laatst aan een dergelijke Grafana dashboard te denken, maar ben er nog niet aan toegekomen

ga je uit van Heishamon of de MQTT waarden van Home Assistant?

wil je je Grafana dashboard hier delen of eventueel op Ed's github?
wil deze graag overnemen

Gasloos 2019 + WP Panasonic H-serie 7kW + 300 liter boilervat + PV 12.415Wp + Home Assistant + Hyundai Ioniq 6 First Edition + Zaptec laadpaal


  • Beekforel
  • Registratie: November 2001
  • Laatst online: 19:29

Beekforel

Is eigenlijk geen vis

hemertje schreef op zondag 4 januari 2026 @ 13:13:
[...]


mooi gedaan, zat laatst aan een dergelijke Grafana dashboard te denken, maar ben er nog niet aan toegekomen

ga je uit van Heishamon of de MQTT waarden van Home Assistant?

wil je je Grafana dashboard hier delen of eventueel op Ed's github?
wil deze graag overnemen
Het zijn de MQTT waarden van de Heishamon, via Node Red gepushed naar InfluxDB (2.x).

Ik wil dit op den duur wel delen, maar er is nog wel wat werk te doen. Flux queries zijn bepaald niet mijn specialiteit, gelukkig heb ik een copiloot :+ die helpt.
Ik wil vooral een dashboard wat goed historisch inzicht geeft zodat je kunt zien of bepaalde tweaks het gedrag verandert. Dus veel gemiddelden etc. Het screenshot wat ik deelde is het real-time overzicht.

  • hemertje
  • Registratie: Juli 2015
  • Laatst online: 12:43
laat maar weten of ik je ergens mee kan helpen voor zover ik het kan natuurlijk
ik gebruik de laatste weken Windsurf Pro als AI hulp

daarin kan je meerdere AI modellen selecteren afhankelijk van wat je nodig hebt

https://windsurf.com/

met deze code kan je kennismaken:
https://windsurf.com/refer?referral_code=8zuyseu5nn9pc9it

Gasloos 2019 + WP Panasonic H-serie 7kW + 300 liter boilervat + PV 12.415Wp + Home Assistant + Hyundai Ioniq 6 First Edition + Zaptec laadpaal


  • sjampeter
  • Registratie: November 2021
  • Laatst online: 26-04 10:22
even een check.
ik wil in het weekend de DHW temp hoger als doordeweeks.
prachtig te regelen via scheduler lijkt mij, echter vind ik deze mogelijkheid vaag.
als je in de scheduler als actie " set DHW setpoint" aanzet, krijg je de mogelijkheid om de gewenste temp in te stellen. dit is daarna niet meer inzichtelijk te krijgen volgens mij.
daarna stel ik de "weekstand" in en krijg ik wederom (volgens mij dezelfde) instelbox voor de gewenste temp.
ik ben niet zeker hoe dit werkt en of ik dit goed ingesteld heb.
ligt het aan mij of is dit nog wat inzichtelijker te maken.

Afbeeldingslocatie: https://tweakers.net/i/UhFHdyEy8YoR1LAayXCjbwqb4RE=/800x/filters:strip_exif()/f/image/UJrAR8L0VQpN3RFElSI6tOIj.png?f=fotoalbum_large

  • edterbak
  • Registratie: Maart 2006
  • Laatst online: 28-04 22:48
@sjampeter Je hebt gelijk. Het is niet heel intuitief zo.
Ik ga tzt kijken wat ik hier aan kan doen.

Ondertussen, wat een deel van je informatie geeft...
System > System Health > Refresh.
dan zie je in de tekst
code:
1
2
3
4
5
6
Schedule_1 DHW_Heat every day (winter), Monday,Tuesday,Wednesday,Thursday,Saturday,Sunday, 12:00, OperationMode4 (override)
Schedule_2 DHW every day off (winter), Monday,Tuesday,Wednesday,Thursday,Saturday,Sunday, 15:00, OperationMode0
Schedule_5 Sterilization Friday, Friday, 12:00, Sterilization (override)
Schedule_8 DHW_COOL every day (zomer), Monday,Tuesday,Wednesday,Thursday,Saturday,Sunday, 12:00, OperationMode5 (override)
Schedule_9 DHW every day off (zomer), Monday,Tuesday,Wednesday,Thursday,Saturday,Sunday, 15:00, OperationMode1
Schedule_10 asdf, Wednesday, 11:11DHW setpoint


Zoals je ziet, is deze code nooit geupdate voor nieuwe functies zoals DHW setpoint instellen. Dus de ingestelde waarde zie je hier niet.
Ik zal zorgen dat bij een volgende release dit stukje in ieder geval wat beter functioneert...
En dus tzt zal ik kijken of dezelfde informatie ook naar een soort display/overzicht kan in scheduler tab zelf.

  • sjampeter
  • Registratie: November 2021
  • Laatst online: 26-04 10:22
heeft geen haast hoor, ik heb warm water.
tis net als de studerende kinderen met aanhang in het weekend langskomen, dat ik tekort kom.
graad of 10 naarboven en dan zijn we er.

  • edterbak
  • Registratie: Maart 2006
  • Laatst online: 28-04 22:48
sjampeter schreef op maandag 5 januari 2026 @ 15:43:
heeft geen haast hoor, ik heb warm water.
tis net als de studerende kinderen met aanhang in het weekend langskomen, dat ik tekort kom.
graad of 10 naarboven en dan zijn we er.
Voeg dit maar alvast even toe aan de flow:

Node id: "8e9e69d85c6ec035"
Node naam: "System check"
Invoegen op regelnummer: 139
code:
1
2
3
4
5
6
7
8
9
10
11
12
13
14
15
16
17
    {
        if (var6 === "DHW setpoint ") { var6 = ", " + var6 + "(" + global.get(schedule_topic + "_setpoint", "file") + "°C)" }; 
        if (var6 === "toggle item ") { var varList = JSON.stringify(global.get(schedule_topic + "_toggle_item", "file")); varList = varList.replace(/^\{" ":"",/, '{'); var6 = ", " + var6 + varList; }; 
        if (var6 === "Water setpoint (direct) ") { var6 = ", " + var6 + "(" + global.get(schedule_topic + "_setpoint", "file") + "°C - " ; var var6Target = global.get(schedule_topic + "_target", "file"); var6Target = var6Target.replace("_", "+"); var6 = var6 + "TargetZone:" + var6Target + ")" };
        if (var6 === "Water setpoint (heat shift) ") { var6 = ", " + var6 + "(" + global.get(schedule_topic + "_setpoint", "file") + "°C - "; var var6Target = global.get(schedule_topic + "_target", "file"); var6Target = var6Target.replace("_", "+"); var6 = var6 + "TargetZone:" + var6Target + ")" };
        if (var6 === "Room setpoint RTC ") { var6 = ", " + var6 + "(" + global.get(schedule_topic + "_setpoint", "file") + "°C - "; var var6Target = global.get(schedule_topic + "_target", "file"); var6Target = var6Target.replace("_", "+"); var6 = var6 + "TargetZone:" + var6Target + ")" };
    }


    /*
        ToDo when I change that functionality
        NightReductionRoomSetpointOff
        NightReductionRoomSetpointOn

        NightReductionWaterTempOff
        NightReductionWaterTempOn
    */
Afbeeldingslocatie: https://tweakers.net/i/eAdRRsZIzPVKhAhgBbmdN0eHngM=/800x/filters:strip_exif()/f/image/dSS3tYgGBfViXOuIoqEJu2Ou.png?f=fotoalbum_large

En om fouten te voorkomen, een kleine aanpassing in de repair functie:

Node ID: "5ce82b31e85cfe3a"
Node Naam: "Repair & delete old vars"
Helemaal onderop (regelnummer 411) toevoegen:
code:
1
2
3
4
5
// 2026-01-05
for (let i = 10; i > 0; i--) {
    var schedule_topic = "Schedule_" + i;
    if ( (global.get(schedule_topic + "_action", "file") === "Room setpoint RTC" || global.get(schedule_topic + "_action", "file") === "Water setpoint (heat shift)" || global.get(schedule_topic + "_action", "file") === "Water setpoint (direct)") && global.get(schedule_topic + "_target", "file") === undefined) { global.set(schedule_topic + "_target", "Z1", "file");}
}


Na Deploy even 1x op de knop "Just Once" drukken
Afbeeldingslocatie: https://tweakers.net/i/TGavubSDeLJLKnQIlq2o1fqmXm0=/800x/filters:strip_exif()/f/image/FlURuPZWV8SDpzOFob7D9Dz9.png?f=fotoalbum_large

Nu, als je dit gedaan hebt kun je in [SYSTEM] > [SYSTEM HEALTH] > [REFRESH] Drukken en dan zie je als het goed is een overzicht in wat er voor schedules actief zijn met de parameters.

code:
1
2
3
4
5
6
Schedule_1 DHW_Heat every day (winter), Monday,Tuesday,Wednesday,Thursday,Saturday,Sunday, 12:00, OperationMode4 (override)
Schedule_2 DHW every day off (winter), Monday,Tuesday,Wednesday,Thursday,Saturday,Sunday, 15:00, OperationMode0
Schedule_5 Sterilization Friday, Friday, 12:00, Sterilization (override)
Schedule_8 DHW_COOL every day (zomer), Monday,Tuesday,Wednesday,Thursday,Saturday,Sunday, 12:00, OperationMode5 (override)
Schedule_9 DHW every day off (zomer), Monday,Tuesday,Wednesday,Thursday,Saturday,Sunday, 15:00, OperationMode1
Schedule_10 asdfasdf, Tuesday, 17:16, Room setpoint RTC (5°C - TargetZone:Z1)


* ik ga tzt kijken hoe ik de informatie overzichtelijk kan weergeven in tab: Scheduler

  • hemertje
  • Registratie: Juli 2015
  • Laatst online: 12:43
kunnen jullie deze grote drop in kamertemperatuur verklaren?
een drop van de CV aanvoer temperatuur van 50 graden naar 16 graden tijdens een defrost...

Afbeeldingslocatie: https://tweakers.net/i/M4GqDEg0i1MgYpklqkOgbyCl7Kc=/800x/filters:strip_exif()/f/image/AWj03oj2gu3TkmYQPD5Ny4Xx.png?f=fotoalbum_large

Afbeeldingslocatie: https://tweakers.net/i/myehd4SxxCSOVKlYLY-xhpMvEAU=/800x/filters:strip_exif()/f/image/n7DyzpLxNFMgQTPihWxiUq4Z.png?f=fotoalbum_large

en is deze te voorkomen of zijn de Pana kabouters hier verantwoordelijk voor?

Gasloos 2019 + WP Panasonic H-serie 7kW + 300 liter boilervat + PV 12.415Wp + Home Assistant + Hyundai Ioniq 6 First Edition + Zaptec laadpaal


  • edterbak
  • Registratie: Maart 2006
  • Laatst online: 28-04 22:48
@hemertje
Of ik het kan verklaren vanaf hier is op zich lastig. Je kunt de deur hebben open laten staan bij wijze van spreken. Dat was hier ook zo vanochtend.. En nadat ik de vrouw hier op aan sprak.... hoop gezeur natuurlijk.. "Ze wilde alleen een sneeubal maken..Dat moet toch kunnen.." bla bla bla.. Maar dat kan prima met de deur dicht lijkt mij.. |:(

Afbeeldingslocatie: https://tweakers.net/i/Dzl0ONmYLMcor4fjYwwjMd5PxKE=/800x/filters:strip_exif()/f/image/EUAWMDfXBRKI4PwRc1l2ca6v.png?f=fotoalbum_large

Maar technisch;
Wat een defrost doet is de pomp opwarmen met warmte die hij beschikbaar heeft.
Bij mij gaat het ook uit de HEAT leidingen (de "cv"). Ik weet niet of bij mij af en toe de heater daarbij ook aan gaat..
Exact weet ik het niet hoor. Maar onderstaand mijn aanvoer/retour temperaturen.
Afbeeldingslocatie: https://tweakers.net/i/AASmoueI3O-SKmYTC5gRb-70juc=/800x/filters:strip_exif()/f/image/XQPuUunlz1uLbq29S434rZgY.png?f=fotoalbum_large
*note: en dankzij jouw vraag meteen even geconstateerd dat mijn vvw toch wel goed is ingeregeld :D :D _/-\o_

Maar ik het blijft iig nog wel warm hier, omdat de vloer voldoende warmte heeft..
Sommige hebben een buffertank. Daar zal een defrost waarschijnlijk minder impact hebben dan bij ons.

Overigens. Tip: Ga met dezes kou niet spelen met nachtverlaging. Hou de temperatuur constant.
De efficiency van de pomp is al laag bij deze temperaturen;
Warmteverliezen van je woning zijn groter.
Het in de ochtend weer compenseren van de gemiste warmte input in je hele huis gedurende de nacht, gaat je echt geen geld opleveren.

[ Voor 7% gewijzigd door edterbak op 05-01-2026 21:51 ]


  • Beer070
  • Registratie: Augustus 2021
  • Nu online
edterbak schreef op maandag 5 januari 2026 @ 21:43:
@hemertje
Of ik het kan verklaren vanaf hier is op zich lastig. Je kunt de deur hebben open laten staan bij wijze van spreken. Dat was hier ook zo vanochtend.. En nadat ik de vrouw hier op aan sprak.... hoop gezeur natuurlijk.. "Ze wilde alleen een sneeubal maken..Dat moet toch kunnen.." bla bla bla.. Maar dat kan prima met de deur dicht lijkt mij.. |:(

[Afbeelding]

Maar technisch;
Wat een defrost doet is de pomp opwarmen met warmte die hij beschikbaar heeft.
Bij mij gaat het ook uit de HEAT leidingen (de "cv"). Ik weet niet of bij mij af en toe de heater daarbij ook aan gaat..
Exact weet ik het niet hoor. Maar onderstaand mijn aanvoer/retour temperaturen.
[Afbeelding]
*note: en dankzij jouw vraag meteen even geconstateerd dat mijn vvw toch wel goed is ingeregeld :D :D _/-\o_

Maar ik het blijft iig nog wel warm hier, omdat de vloer voldoende warmte heeft..
Sommige hebben een buffertank. Daar zal een defrost waarschijnlijk minder impact hebben dan bij ons.

Overigens. Tip: Ga met dezes kou niet spelen met nachtverlaging. Hou de temperatuur constant.
De efficiency van de pomp is al laag bij deze temperaturen;
Warmteverliezen van je woning zijn groter.
Het in de ochtend weer compenseren van de gemiste warmte input in je hele huis gedurende de nacht, gaat je echt geen geld opleveren.
Een van de reden dat ik blij ben met een 500L buffer. Het wordt in die paar minuten defrost geen tiende graad kouder in huis.
Overigens kun je de temperatuur val wijten aan ufo’s (unidentified flying objects). Groene mannetjes en vrouwtjes gebruiken de buitendeur als schild, en dat mag in hun ogen best een beetje warmte kosten ;-).

  • edterbak
  • Registratie: Maart 2006
  • Laatst online: 28-04 22:48
Ghehe..
ik merk ook geen temperatuurverschil gelukkig. Anders had er een buffertje bij gemoeten.
Ik heb slechts WP + 1Zone (BG:vloerverwarming + 1e:radiatoren + 2e:radiatoren). Geen extra pompjes er tussen. rechtstreeks de pomp erop.
No issue :)
Vloer heeft toch nog wel wat warmteinhoud.

  • MikeyMan
  • Registratie: Februari 2003
  • Laatst online: 17:38

MikeyMan

Vidi, Vici, Veni

500 liter buffervat? Woon je in een oude kerk?

Merk hier helemaal niks van de defrosts. Behoudens de missende capaciteit ;)

Gisteren 12 keer. Vandaag 11. Heb het slechter gezien.

[ Voor 18% gewijzigd door MikeyMan op 05-01-2026 22:40 ]


  • Beer070
  • Registratie: Augustus 2021
  • Nu online
MikeyMan schreef op maandag 5 januari 2026 @ 22:39:
500 liter buffervat? Woon je in een oude kerk?

Merk hier helemaal niks van de defrosts. Behoudens de missende capaciteit ;)
Ik heb een idee om dit vat en het verwarmingssysteem ook te kunnen voeden met hout en pellet (cv) kachels.
Het is fijn als de 12-20kw die deze kunnen leveren deels kan worden opgeslagen in dat vat zonder dat het huis excessief warm wordt.
Het vat wordt ook gebruikt als voorverwarming voor SWW, waardoor veel warmwater gebruik ook weinig impact heeft op de verwarming.

  • hemertje
  • Registratie: Juli 2015
  • Laatst online: 12:43
ik hoorde gisteravond dat onze zoon in bad was gegaan nadat hij uit een sneeuwstorm thuis kwam
het valt me nu dan ook op dat dat DHW taktemperatuur een flinke drop maakte en het van 15:30 tot 20:00 duurde totdat het DHW weer op temperatuur was van 52GrC.

dat houdt wel in dat HEAT dan niet gebruikt wordt en het dus afkoelt in huis omdat DHW voorrang krijgt
met deze temperaturen hoeft voor mij DHW met 300liter dan niet volledig opgewarmd te worden tot de doeltemperatuur zodat er minder tijd nodig is voor DHW en HEAT weer zo snel mogelijk de kamer op temperatuur houdt

heeft iemand ieden daarover hoe dit te doen?

Gasloos 2019 + WP Panasonic H-serie 7kW + 300 liter boilervat + PV 12.415Wp + Home Assistant + Hyundai Ioniq 6 First Edition + Zaptec laadpaal


  • blb4
  • Registratie: April 2008
  • Laatst online: 17:51
hemertje schreef op dinsdag 6 januari 2026 @ 08:08:
ik hoorde gisteravond dat onze zoon in bad was gegaan nadat hij uit een sneeuwstorm thuis kwam
het valt me nu dan ook op dat dat DHW taktemperatuur een flinke drop maakte en het van 15:30 tot 20:00 duurde totdat het DHW weer op temperatuur was van 52GrC.

dat houdt wel in dat HEAT dan niet gebruikt wordt en het dus afkoelt in huis omdat DHW voorrang krijgt
met deze temperaturen hoeft voor mij DHW met 300liter dan niet volledig opgewarmd te worden tot de doeltemperatuur zodat er minder tijd nodig is voor DHW en HEAT weer zo snel mogelijk de kamer op temperatuur houdt

heeft iemand ieden daarover hoe dit te doen?
Ik zou dit soort uitzonderingen handmatig oplossen. Simpelste is je zoon verbieden te gaan badderen _/-\o_ . Daarna natuurlijk DHW target naar beneden zetten. Ik heb nu zelf recentelijk het externe element in de boiler extern aanstuurbaar gemaakt en ben daar nu erg blij mee; we verbruiken erg weinig warm water maar het verwarmen van de boiler heb ik vannacht gedaan op alleen het externe element. Dat was 1,5 kW COP1 om de 192l boiler weer op 53 °C te krijgen.

Panasonic J 7kW WP, boiler & HeishaMon, 6022 Wp PV, Enphase+MT GW, SOLAX SK-SU3000E 13kWh BESS, ITHO Qualityflow WTW, Elvi Smart Charging+ laadpunt, Kia EV6 84kWh EA MY25, gasloos '23


  • Breadrun
  • Registratie: Oktober 2014
  • Laatst online: 27-04 16:35
@edterbak

De nieuwste beta loopt goed hier en zie geen gekke dingen. Enige waar ik nog tegen aan loop en dat is niet gelinkt aan deze versie is het volgende.

Tijdens een sterilisatie worden er geen MQTT berichten verstuurd naar de Pana met de setpoint. Dit zorgt er regelmatig voor dat als tijdens een sterilisatie iets gebeurt dat maakt dat de WP niet meer aan hoeft na de sterilisatie. Dan krijg ik een start en meteen een stop omdat hij ziet dat de setpoint < dan de actual.

code:
1
2
3
4
5
6
7
8
9
10
11
12
13
14
05/01 14:50:42 - Compressor: stopped
05/01 14:49:32 - Compressor: running
05/01 14:46:32 - MQTT Reply: Z1_Heat_Curve_Target_High_Temp: 24
05/01 14:46:29 - MQTT Reply: Operating_Mode_State: 0
05/01 14:46:29 - MQTT Command: SetCurves: (Zone 1) Target: 24 (SP Calculation)
05/01 14:46:22 - Functions Final setpoint (Zone 1): Current zone 1 setpoint: 29 °C. Calculated new setpoint: 24 °C
05/01 14:46:22 - MQTT Command: SetOperationMode: 0 (function RTC Z1)
05/01 14:46:22 - Function RTC (Zone 1): Correction change: From 0 to -5 °C (Room actual: 21.53 °C)
05/01 14:46:22 - Scheduler: Revert to previous operating mode: 0
05/01 14:46:12 - Scheduler: End ForceSterilization cycle detected. Reverting Operating Mode in 10 seconds...
05/01 14:46:12 - TOP69_Sterilization_State: 0
05/01 14:28:51 - Function CCC (Zone 1): Setpoint change: From 28.6 to 28.5 °C
05/01 14:00:31 - Function CCC (Zone 1): Setpoint change: From 28.7 to 28.6 °C
05/01 13:56:11 - Compressor: stopped


De -5 RTC kwam omdat de zon hier vol op de woonkamer stond en wij hebben een enrome glazen pui van 16m2 dus het warmt dan snel op. Is hier nog iets aan de doen in de flow? Of moet ik dit gewoon accepteren? 1x per week is geen drama maar het gebreurt nagenoeg elke sterilisatie run.

  • edterbak
  • Registratie: Maart 2006
  • Laatst online: 28-04 22:48
Breadrun schreef op dinsdag 6 januari 2026 @ 10:44:
@edterbak

Tijdens een sterilisatie worden er geen MQTT berichten verstuurd naar de Pana met de setpoint
Welk setpoint? van DHW of HEAT?
. Dit zorgt er regelmatig voor dat als tijdens een sterilisatie iets gebeurt dat maakt dat de WP niet meer aan hoeft na de sterilisatie. Dan krijg ik een start en meteen een stop omdat hij ziet dat de setpoint < dan de actual.
Dus als ik het goed begrijp, tijdens een sterilisatie-run worden er geen HEAT setpoints doorgegeven?

  • hemertje
  • Registratie: Juli 2015
  • Laatst online: 12:43
edterbak schreef op maandag 5 januari 2026 @ 21:43:
*note: en dankzij jouw vraag meteen even geconstateerd dat mijn vvw toch wel goed is ingeregeld :D :D _/-\o_
heb je zo nog een linkje naar het projectje van destijds?

Gasloos 2019 + WP Panasonic H-serie 7kW + 300 liter boilervat + PV 12.415Wp + Home Assistant + Hyundai Ioniq 6 First Edition + Zaptec laadpaal


  • blb4
  • Registratie: April 2008
  • Laatst online: 17:51
Ik gebruik ook aardig wat 1-wire sensoren, er zijn idd geen fijne oplossingen voor het maken van die 1-wire bus. Ik heb op een paar plekken ook van die 3,5mm audio aansluitingen gebruikt.

Panasonic J 7kW WP, boiler & HeishaMon, 6022 Wp PV, Enphase+MT GW, SOLAX SK-SU3000E 13kWh BESS, ITHO Qualityflow WTW, Elvi Smart Charging+ laadpunt, Kia EV6 84kWh EA MY25, gasloos '23


  • Breadrun
  • Registratie: Oktober 2014
  • Laatst online: 27-04 16:35
edterbak schreef op dinsdag 6 januari 2026 @ 11:15:
[...]
Welk setpoint? van DHW of HEAT?

[...]

Dus als ik het goed begrijp, tijdens een sterilisatie-run worden er geen HEAT setpoints doorgegeven?
Correct voor de HEAT setpoint worden er tijdens de run geen updates gestuurd. Dat komt naar wat ik vermoed omdat hij op DHW only gaat met een sterilisatie run.

  • hemertje
  • Registratie: Juli 2015
  • Laatst online: 12:43
DHW heeft voor zover ik weet bij iedere warmtepomp voorrang op HEAT

Gasloos 2019 + WP Panasonic H-serie 7kW + 300 liter boilervat + PV 12.415Wp + Home Assistant + Hyundai Ioniq 6 First Edition + Zaptec laadpaal


  • edterbak
  • Registratie: Maart 2006
  • Laatst online: 28-04 22:48
Breadrun schreef op dinsdag 6 januari 2026 @ 12:54:
[...]


Correct voor de HEAT setpoint worden er tijdens de run geen updates gestuurd. Dat komt naar wat ik vermoed omdat hij op DHW only gaat met een sterilisatie run.
Ik heb wat aangepast en hier getest.
Het werkt met dhw gewoon nu
Ik zal straks een update uitbrengen

  • blb4
  • Registratie: April 2008
  • Laatst online: 17:51
hemertje schreef op dinsdag 6 januari 2026 @ 13:23:
DHW heeft voor zover ik weet bij iedere warmtepomp voorrang op HEAT
Dat hangt af van je OM. Ik draai altijd op HEAT en schakel over naar HEAT + DHW als ik een DHW run wil.

Panasonic J 7kW WP, boiler & HeishaMon, 6022 Wp PV, Enphase+MT GW, SOLAX SK-SU3000E 13kWh BESS, ITHO Qualityflow WTW, Elvi Smart Charging+ laadpunt, Kia EV6 84kWh EA MY25, gasloos '23


  • edterbak
  • Registratie: Maart 2006
  • Laatst online: 28-04 22:48
blb4 schreef op dinsdag 6 januari 2026 @ 13:58:
[...]

Dat hangt af van je OM. Ik draai altijd op HEAT en schakel over naar HEAT + DHW als ik een DHW run wil.
Doe ik ook zo.
Aanvullend; Op dat moment bepaald de schedule of het nodig is of niet via conditions. Als die vind van wel, dat doet ie dhw+heat. En dan bepaald de pomp of dhw nodig is.

  • sjampeter
  • Registratie: November 2021
  • Laatst online: 26-04 10:22
edterbak schreef op maandag 5 januari 2026 @ 17:39:
[...]


Voeg dit maar alvast even toe aan de flow:

En om fouten te voorkomen, een kleine aanpassing in de repair functie:

Node ID: "5ce82b31e85cfe3a"
Node Naam: "Repair & delete old vars"
Helemaal onderop (regelnummer 411) toevoegen:
DONE!
regelnummer 411, zover kwam hij bij niet. 279 was de laatste. draai versie 25.02 momenteel, (dacht dat ik up to date was?)
afijn, het werkt wel zie onderstaande screenshot.
thanks voor de snelle service.
Afbeeldingslocatie: https://tweakers.net/i/9AIGoMPSDkAzmiuUIuMgnKHzGaA=/fit-in/4000x4000/filters:no_upscale():strip_exif()/f/image/panFpgT3l3NcODsRgNnZ6JLn.png?f=user_large

  • edterbak
  • Registratie: Maart 2006
  • Laatst online: 28-04 22:48
Breadrun schreef op dinsdag 6 januari 2026 @ 10:44:
@edterbak

De nieuwste beta loopt goed hier en zie geen gekke dingen.
Bedankt overigens voor deze feedback.
Ook fijn te horen als er geen (major) issues zijn :) thanks.

  • Breadrun
  • Registratie: Oktober 2014
  • Laatst online: 27-04 16:35
edterbak schreef op dinsdag 6 januari 2026 @ 13:57:
[...]

Ik heb wat aangepast en hier getest.
Het werkt met dhw gewoon nu
Ik zal straks een update uitbrengen
Super, eventueel wil ik ook wel eerst testen hoor.
edterbak schreef op dinsdag 6 januari 2026 @ 14:02:
[...]

Doe ik ook zo.
Aanvullend; Op dat moment bepaald de schedule of het nodig is of niet via conditions. Als die vind van wel, dat doet ie dhw+heat. En dan bepaald de pomp of dhw nodig is.
Ja hier net zo en dan gaat het ook goed, was eigenlijk alleen met de sterilisatie run dat hij soms verrast wordt door een grote wijziging in de HEAT setpoint en dat zou nu dan opgelost zijn _/-\o_

  • edterbak
  • Registratie: Maart 2006
  • Laatst online: 28-04 22:48
Naah, sterilisatie run heb ik niet getest. Hij was toevallig bezig met dhw.
Maar ik heb goed naar de code gekeken. Er zit volgens mij geen blok op de sterilisatie run.
Ik zag wel een onhandigheid ergens anders waardoor er mogelijk een early exit plaatsvond. Ik zal de code verandering over een paar uur delen. Ik zit even vast bij kind-sport ghehe

  • edterbak
  • Registratie: Maart 2006
  • Laatst online: 28-04 22:48
Sorry, het wat laat geworden gisteren.
Hierbij een stukje code welke bij mij er duidelijk voor zorgt dat de HEAT setpoints doorgegeven blijven worden ten tijde van DHW run.

Tabblad: WP Managers
Node Name: [Z1+Z2 HEAT SP Manager]
Node ID: "694768bd9f0a9a39"

De volledige inhoud vervangen door onderstaand.
code:
1
2
3
4
5
6
7
8
9
10
11
12
13
14
15
16
17
18
19
20
21
22
23
24
25
26
27
28
29
30
31
32
33
34
35
36
37
38
39
40
41
42
43
44
45
46
47
48
49
50
51
52
53
54
55
56
57
58
59
60
61
62
63
64
65
66
67
68
69
70
71
72
73
74
75
76
77
78
79
80
81
82
83
84
85
86
87
88
89
90
91
92
93
94
95
96
97
98
99
100
101
102
103
104
105
106
107
108
109
110
111
112
113
114
115
116
117
// pin 1 - Output to SET5/16
// pin 2 - to Log
// pin 3 - Refresh SP to GUI
// pin 4 - Output to SP functions, as trigger
// pin 5 - Output to SP_DIRECT_virt 
// pin 6 - Output to SET7/16
////////////////////////////////////////////////////////////////////////////////
//  Operating mode (0=Heat only, 1=Cool only, 2=Auto(Heat), 3=DHW only, 4=Heat+DHW, 5=Cool+DHW, 6=Auto(Heat)+DHW, 7=Auto(Cool), 8=Auto(Cool)+DHW)
var msg1={};
var msg2={};

var OM = global.get('TOP4_Operating_Mode_State',"file");
var TOP20_ThreeWay_Valve_State = global.get('TOP20_ThreeWay_Valve_State');
if (TOP20_ThreeWay_Valve_State === undefined || OM === undefined) { return null }

////////////////// MQTT read
if ((msg.topic === 'TOP42_Z1_Water_Target_Temp' || msg.topic === 'TOP43_Z2_Water_Target_Temp' || msg.topic === 'TOP20_ThreeWay_Valve_State') && OM !== 1){
    
    if (TOP20_ThreeWay_Valve_State === 0) {
        var TOP42_Z1_Water_Target_Temp  = global.get("TOP42_Z1_Water_Target_Temp","file");
        var TOP43_Z2_Water_Target_Temp  = global.get("TOP43_Z2_Water_Target_Temp","file");
        var TOP94_Zones_State           = global.get("TOP94_Zones_State","file");

        switch (TOP94_Zones_State) {
            case 0: 
                // Zone 1 active only
                msg1.payload = TOP42_Z1_Water_Target_Temp;
            break;

            case 1: 
                // Zone 2 active only
                msg1.payload = TOP43_Z2_Water_Target_Temp;
            break;

            case 2:
                // Zone 1 and 2 active
                msg1.payload = Math.max(TOP42_Z1_Water_Target_Temp,TOP43_Z2_Water_Target_Temp)
            break;
        }
    }
    if (TOP20_ThreeWay_Valve_State === 1) {
        msg1.payload = global.get('TOP9_DHW_Target_Temp',"file")
        var TOP69_Sterilization_State = global.get('TOP69_Sterilization_State',"file");    
        
        if (TOP69_Sterilization_State === 1){
            msg1.payload = global.get('TOP70_Sterilization_Temp',"file");
        }
        if (msg1.payload === undefined) {return null}
    }
    node.send([null,null,msg1,null,null]);
}

// Cool Z2 not functioning yet...
if ((msg.topic === 'Z1_Cool_Request_Temp' || msg.topic === 'Z2_Cool_Request_Temp') && OM === 1) {
    return [null,null,msg,null,null]
}


////////////// GUI changes. Sent though to trigger function recalculations
if (msg.payload === 'trigger') {
    return [null,null,null,msg,null]
}
if (msg.topic === 'z1_SP_DIRECT_virt' || msg.topic === 'z2_SP_DIRECT_virt') {
    return [null,null,null,msg,null]
}


/////////////// Function results (SP Final - direct) ---------------------- ZONE 1
if (msg.topic === 'SP_Final_z1') {
    return [msg,null,null,null]
}
/////////////// Function results (SP Shift - Compensation curve) ---------- ZONE 1
if (msg.topic === "Shift_z1") {
    return [msg,null,null,null]
}


/////////////// Function results (SP Final - direct) ---------------------- ZONE 2
if (msg.topic === 'SP_Final_z2') {
    return [null,null,null,null,null,msg]
}
/////////////// Function results (SP Shift - Compensation curve) ---------- ZONE 2
if (msg.topic === "Shift_z2") {
    return [null,null,null,null,null,msg]
}



////////////////// SCHEDULER new setpoint
if (msg.topic === ('Water setpoint (heat shift)' || msg.topic === 'Water setpoint (direct)') && (msg.target === "Z1" || msg.target === "Z2" || msg.target === "Z1_Z2")) {
    msg1.payload    = msg.payload;
    msg1.topic      = msg.topic;
    msg1.target     = msg.target;
    switch (msg.target) {
        case "Z1":
            global.set('F_CCC.z1.SP_DIRECT_virt',msg.payload,"file");
            break;

        case "Z2":
            global.set('F_CCC.z2.SP_DIRECT_virt',msg.payload,"file");   
            break;

        case "Z1_Z2":
            global.set('F_CCC.z1.SP_DIRECT_virt',msg.payload,"file");
            global.set('F_CCC.z2.SP_DIRECT_virt',msg.payload,"file");   
            break;
    }
    return ([null,null,null,msg1,msg1])
}


//z2_Correction_0_WAR_on_off

if (msg.topic === 'z1_Correction_0_WAR_on_off' || msg.topic === 'z2_Correction_0_WAR_on_off') {
    return [null, null, null, msg, null]
}
return null;
Maar, het is nu wel lastig te zien dat er een DHW run gestart is. Ik zal later vandaag wat boodschappen in het log zetten over de status van de 3-weg klep. Deze had ik er uit gehaald, maar dat blijkt nu onhandig.

  • MikeyMan
  • Registratie: Februari 2003
  • Laatst online: 17:38

MikeyMan

Vidi, Vici, Veni

@edterbak Moet bekennen dat ik nog op de 25.02 stable zit. Werkt gewoon helemaal prima. Dacht ergens gelezen te hebben dat de update procedure geupdate zou worden? Is hier nog iets in veranderd?

  • edterbak
  • Registratie: Maart 2006
  • Laatst online: 28-04 22:48
Vanuit mijn stroomrekening gezien, mag het van mij wel weer
A - kouder worden dan -2 constant (=droge lucht + zon)
of
B stoppen met sneeuwen...

:'(

  • edterbak
  • Registratie: Maart 2006
  • Laatst online: 28-04 22:48
MikeyMan schreef op woensdag 7 januari 2026 @ 10:06:
@edterbak Moet bekennen dat ik nog op de 25.02 stable zit. Werkt gewoon helemaal prima. Dacht ergens gelezen te hebben dat de update procedure geupdate zou worden? Is hier nog iets in veranderd?
Procedure is in de basis onveranderd. Wellicht dat ik het over de documentatie had?
Of bedoel je iets anders?

  • MikeyMan
  • Registratie: Februari 2003
  • Laatst online: 17:38

MikeyMan

Vidi, Vici, Veni

edterbak schreef op woensdag 7 januari 2026 @ 10:08:
[...]


Procedure is in de basis onveranderd. Wellicht dat ik het over de documentatie had?
Of bedoel je iets anders?
Dacht een tijdje geleden gelezen te hebben dat je iets ging updaten. Maar misschien heb ik het verkeerd onthouden.

  • blb4
  • Registratie: April 2008
  • Laatst online: 17:51
edterbak schreef op woensdag 7 januari 2026 @ 10:08:
[...]


Procedure is in de basis onveranderd. Wellicht dat ik het over de documentatie had?
Of bedoel je iets anders?
Volgens mij was dat 't, je had daar geloof ik een opmerking over gemaakt. Die animaties kloppen dacht ik niet meer of zo.

Panasonic J 7kW WP, boiler & HeishaMon, 6022 Wp PV, Enphase+MT GW, SOLAX SK-SU3000E 13kWh BESS, ITHO Qualityflow WTW, Elvi Smart Charging+ laadpunt, Kia EV6 84kWh EA MY25, gasloos '23


  • Breadrun
  • Registratie: Oktober 2014
  • Laatst online: 27-04 16:35
edterbak schreef op woensdag 7 januari 2026 @ 09:48:
Sorry, het wat laat geworden gisteren.
Hierbij een stukje code welke bij mij er duidelijk voor zorgt dat de HEAT setpoints doorgegeven blijven worden ten tijde van DHW run.

Tabblad: WP Managers
Node Name: [Z1+Z2 HEAT SP Manager]
Node ID: "694768bd9f0a9a39"

De volledige inhoud vervangen door onderstaand.


[...]


Maar, het is nu wel lastig te zien dat er een DHW run gestart is. Ik zal later vandaag wat boodschappen in het log zetten over de status van de 3-weg klep. Deze had ik er uit gehaald, maar dat blijkt nu onhandig.
Top ik ga eens testen!
edterbak schreef op woensdag 7 januari 2026 @ 10:07:
Vanuit mijn stroomrekening gezien, mag het van mij wel weer
A - kouder worden dan -2 constant (=droge lucht + zon)
of
B stoppen met sneeuwen...

:'(
Nou inderdaad, een groot defrost feest deze ochtend..... 8)7

  • Fantastic_fox
  • Registratie: Maart 2010
  • Laatst online: 24-04 13:44
@edterbak van mij ook 2 dagen op rij 40kwh alleen voor verwarming maar ondertussen bezig geweest met optimalisaties... met elk uur een defrost ongeveer

Misschien dat ik toch nog eens moet gaan zitten voor deze nod red aan de gang te krijgen, de heishamon hangt er al heel lange tijd in.

Ik zou het met name voor de softstart willen doen helpt dit veel in COP omdat hij langzamer start (en dus minder snel aanvriest?)

Afbeeldingslocatie: https://tweakers.net/i/CPmiV2AO6CboQxBMW81y1YCwbNg=/800x/filters:gifsicle():strip_exif()/f/image/GhBdLwRsjXCQ1VahveDpnll2.gif?f=fotoalbum_large

APS QS1 en Y600 3*340w 38graden en 3*340w 20Graden alles naar het Oosten 92 graden. Zuid set sma sunnyboy 2100b 8*255w 38 graden 178graden zuid || Warmtepomp Panasonic MDC 9kw j-series enkel radiatoren maar lage temperaturen


  • edterbak
  • Registratie: Maart 2006
  • Laatst online: 28-04 22:48
Fantastic_fox schreef op woensdag 7 januari 2026 @ 11:23:
@edterbak van mij ook 2 dagen op rij 40kwh alleen voor verwarming maar ondertussen bezig geweest met optimalisaties... met elk uur een defrost ongeveer

Misschien dat ik toch nog eens moet gaan zitten voor deze nod red aan de gang te krijgen, de heishamon hangt er al heel lange tijd in.

Ik zou het met name voor de softstart willen doen helpt dit veel in COP omdat hij langzamer start (en dus minder snel aanvriest?)

[Afbeelding]
Met dit weer is het wellicht lastig om daar direct wat zinnigs over te zeggen en ook te zien dan.
De efficiency is sowieso al laag, COP's halen de 7 al lang niet meer.
De 6 maanden rond zomer haal ik een COP >7.
In heel januari tot nu toe, heb ik een COP van 4,39.

Die getallen moet je natuurlijk wel met een korreltje zout nemen, omdat dit niet fatsoenlijk gemeten wordt op basis van de Panasonic opgenomen / afgegeven vermogens.

Waar de pomp bij wat warmer weer snel terug kan in compressor frequentie, kan hij dat niet met deze kou simpelweg omdat de warmtevraag groter is.
ZSM terug regelen naar 20hz is leuk, maar je huis moet wel warm blijven natuurlijk 8)
Anders wordt de volgende formule van toepassing:

code:
1
COP >> WAF

Ghehehe.. And that's not good.

Edit;
Er is voor zover ik weet nog niet onomstotelijk aangetoond dat een snel teruggeregelde warmtepomp minder snel een defrost cycle zal uitvoeren.
Om dat goed vast te stellen, heb je twee identieke pompen naast elkaar nodig om een 1op1 vergelijk te kunnen doen.
Wat WEL een effect heeft en hier mogelijk al wel eens benoemd is, is de QuietMode functie. Deze helpt niet nu.

[ Voor 11% gewijzigd door edterbak op 07-01-2026 13:52 ]


  • Beer070
  • Registratie: Augustus 2021
  • Nu online
edterbak schreef op woensdag 7 januari 2026 @ 13:47:
[...]

Met dit weer is het wellicht lastig om daar direct wat zinnigs over te zeggen en ook te zien dan.
De efficiency is sowieso al laag, COP's halen de 7 al lang niet meer.
De 6 maanden rond zomer haal ik een COP >7.
In heel januari tot nu toe, heb ik een COP van 4,39.

Die getallen moet je natuurlijk wel met een korreltje zout nemen, omdat dit niet fatsoenlijk gemeten wordt op basis van de Panasonic opgenomen / afgegeven vermogens.

Waar de pomp bij wat warmer weer snel terug kan in compressor frequentie, kan hij dat niet met deze kou simpelweg omdat de warmtevraag groter is.
ZSM terug regelen naar 20hz is leuk, maar je huis moet wel warm blijven natuurlijk 8)
Anders wordt de volgende formule van toepassing:

code:
1
COP >> WAF

Ghehehe.. And that's not good.

Edit;
Er is voor zover ik weet nog niet onomstotelijk aangetoond dat een snel teruggeregelde warmtepomp minder snel een defrost cycle zal uitvoeren.
Om dat goed vast te stellen, heb je twee identieke pompen naast elkaar nodig om een 1op1 vergelijk te kunnen doen.
Wat WEL een effect heeft en hier mogelijk al wel eens benoemd is, is de QuietMode functie. Deze helpt niet nu.
Dank voor de uitleg. Op jouw advies eens een tijdje proberen met QM0.
In mijn geval genereert dat 20% meer rpm op de fans en mag de compressor (denk ik) iets harder.

Draait nu met 4.4kw input 13.8kw output, dus COP rond de 3. Bij 0 graden buiten.

  • ercolano
  • Registratie: Juli 2006
  • Laatst online: 28-04 08:28
Fantastic_fox schreef op woensdag 7 januari 2026 @ 11:23:
...

Ik zou het met name voor de softstart willen doen helpt dit veel in COP omdat hij langzamer start (en dus minder snel aanvriest?)
Lagere Ta door sofstart = Lagere frequentie = lager vermogen = langzamer dichtvriezen. Maar te weinig vermogen = Ta verhogen ...
In ieder geval in mijn situatie heeft de sofstart geen zin onder dit soort omstandigheden. Gewoon met lede ogen naar de cijfertjes kijken
( 70 defrosts sinds 1 januari. COP (opgewekte vermogen uit de Pana / Kwh tellers) 3,05)
Weersverwachting te zien wordt het een duur maandje.

Gasloos | Pana 9J | 300l boiler | 8000wp | PHEV


  • edterbak
  • Registratie: Maart 2006
  • Laatst online: 28-04 22:48
ercolano schreef op woensdag 7 januari 2026 @ 14:28:
[...]


Lagere Ta door sofstart = Lagere frequentie = lager vermogen = langzamer dichtvriezen.
Die laatste stap is mijns inziens een jump die je maakt waar ik mee bedoel dat dat nog nooit is aangetoond.

[speculatie-modus: aan]
Het kan misschien zijn dat een andere dominantere bepalende factor stiekem gewoon 'de tijd' is, en niet alleen hoe hard de pomp werkt.
De reden waarom ik meer op dit spoor leun, is dat de luchttemperatuur al 0C is nu, en dan heb je eigenlijk maar een heeel klein beetje temperatuurverschil nodig het vocht in de lucht te doen aanvriezen.
Een defrost cycle iedere 1-1.5 uur vind ik in dat licht nogal lang als je in dat werkgebied zit.
Dan zou dus misschien vochtaanbod en tijd een rol kunnen spelen.

Ik zeg hiermee natuurlijk niet dat je het fout hebt, want ik weet het zelf gewoon ook niet. Hoe hard je iets afkoelt is logisch gezien ook een belangrijke factor.

Het zou interessant zijn als iemand 2 pompen heeft en een side-by-side vergelijk kan maken :henk
Éen op QM 0 en de andere op QM 3

Maarja. wishfull thinking denk ik.

  • edterbak
  • Registratie: Maart 2006
  • Laatst online: 28-04 22:48
Overigens heb ik softstart ook aan banden gelegd hier.

Phase 1: Runtime 30 minuten (ipv 5 uur)
Phase 2: LowerLimit Correction op -2 gezet (ipv -3).
Phase 3. message delay op 15 minuten gezet (ipv 30)

Dit met het doel om de softstart niet een koud huis op te laten leveren.
Maar hij zorgt nog wel een beetje voor een sneller stabiliserende pomp zo.

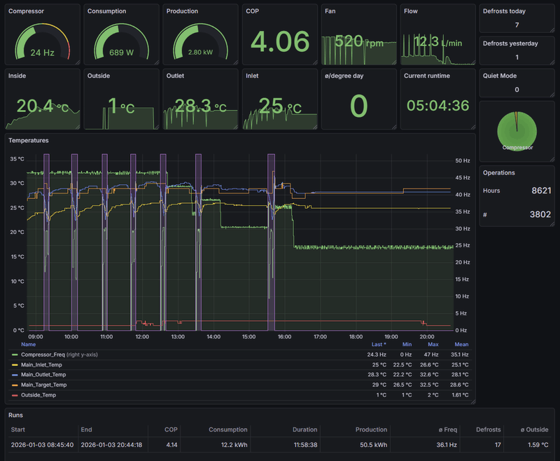
Afbeeldingslocatie: https://tweakers.net/i/LthEpz7kWuiz9UwVGWfgIft_s5M=/800x/filters:strip_exif()/f/image/gBA1Ly76OV3aflz8kxa6TKoc.png?f=fotoalbum_large
Ter locatie info: Hoofddorp.

[ Voor 59% gewijzigd door edterbak op 07-01-2026 15:24 ]


  • blb4
  • Registratie: April 2008
  • Laatst online: 17:51
edterbak schreef op woensdag 7 januari 2026 @ 15:18:
Overigens heb ik softstart ook aan banden gelegd hier.

Phase 1: Runtime 30 minuten (ipv 5 uur)
Phase 2: LowerLimit Correction op -2 gezet (ipv -3).
Phase 3. message delay op 15 minuten gezet (ipv 30)

Dit met het doel om de softstart niet een koud huis op te laten leveren.
Maar hij zorgt nog wel een beetje voor een sneller stabiliserende pomp zo.

[Afbeelding]
Ter locatie info: Hoofddorp.
Op dit moment laat ik de WP 't gewoon helemaal zelf uitzoeken. QM0, max pump speed: 120, Z1 Heat delta: 6 °C, Ta target direct, 35 °C. Hij doet 't prima zo.

Panasonic J 7kW WP, boiler & HeishaMon, 6022 Wp PV, Enphase+MT GW, SOLAX SK-SU3000E 13kWh BESS, ITHO Qualityflow WTW, Elvi Smart Charging+ laadpunt, Kia EV6 84kWh EA MY25, gasloos '23


  • ercolano
  • Registratie: Juli 2006
  • Laatst online: 28-04 08:28
weten doe ik het ook niet, vermoeden wel op basis van veel kijken naar de pomp, freq, EVA etc.

Overigens leuk jou opmerking mbt aanpassen duur softstart. Nav jou post een paar weken geleden heb ik die toen verlengd van 30 min naar 24 uur en weer wat nuttige info opgedaan voor komend voorjaar.

Thanxs!

Gasloos | Pana 9J | 300l boiler | 8000wp | PHEV


  • Fantastic_fox
  • Registratie: Maart 2010
  • Laatst online: 24-04 13:44
ercolano schreef op woensdag 7 januari 2026 @ 14:28:
[...]

Weersverwachting te zien wordt het een duur maandje.
Moet je voorstellen wat het was als je met gas 24/7 moet stoken met dit weer aan laten we zeggen 1,25 per m3.

Als ik bij mij kijk m3= 1,25 € kwh =.25€

Als ik 40Kwh per dag gebruik dan zou dit in gas zijn geweest COP 3 stel even = 120kwh outout /0.9 rendement ketel = 132kwh /9.8=13.5m3*1.25=17€ per dag vs 40kw*0.25= 10€ per dag dat scheelt toch best wel zo'n 40%

En COP haal ik wel als ik de download van cloud door Chatgtp haal dan kom ik op 3,7 meen ik gisteren. dus stel je voor je had nog een ketel ;-)

@edterbak eens met wat je zegt maar ik blijf vinden dat het er ook gewoon mooi uit ziet dus dat zou al een redenen zijn om hier een avond aan te besteden.

En als ik straks SWW erop zet zou dit optimaliseren van SWW wel goed kunnen werken ivm zonneoverschot in de zomer vs terugleverings boete reductie.

APS QS1 en Y600 3*340w 38graden en 3*340w 20Graden alles naar het Oosten 92 graden. Zuid set sma sunnyboy 2100b 8*255w 38 graden 178graden zuid || Warmtepomp Panasonic MDC 9kw j-series enkel radiatoren maar lage temperaturen


  • hemertje
  • Registratie: Juli 2015
  • Laatst online: 12:43
blb4 schreef op dinsdag 6 januari 2026 @ 13:58:
[...]

Dat hangt af van je OM. Ik draai altijd op HEAT en schakel over naar HEAT + DHW als ik een DHW run wil.
ik had de DHW+HEAT iedere dag van 13 - 17u draaien
maar nu met die kou en lage kWh-uur prijzen zet ik heb denk ik naar 2-5u in de nacht

dan heb ik er ook geen last van dat overdag DHW draait terwijl je HEAT wil

Gasloos 2019 + WP Panasonic H-serie 7kW + 300 liter boilervat + PV 12.415Wp + Home Assistant + Hyundai Ioniq 6 First Edition + Zaptec laadpaal


  • MikeyMan
  • Registratie: Februari 2003
  • Laatst online: 17:38

MikeyMan

Vidi, Vici, Veni

edterbak schreef op woensdag 7 januari 2026 @ 15:18:
Overigens heb ik softstart ook aan banden gelegd hier.

Phase 1: Runtime 30 minuten (ipv 5 uur)
Phase 2: LowerLimit Correction op -2 gezet (ipv -3).
Phase 3. message delay op 15 minuten gezet (ipv 30)

Dit met het doel om de softstart niet een koud huis op te laten leveren.
Maar hij zorgt nog wel een beetje voor een sneller stabiliserende pomp zo.

[Afbeelding]
Ter locatie info: Hoofddorp.
Stel je die softstart dan ook handmatig meerdere keren per jaar in?
Lijkt me niet top toch?

Of heb je dit nu generiek zo ingesteld?

Hoewel ik hem al wat anders had staan. Geen idee waarom meer:


Phase 1 (STARTUP)
Catch duration (sec) 170
Message delay (sec) 15
Max temp difference (°C) -2

Phase 2 (STABLE) - (start after sec)
Message delay (sec) 60
Upperlimit correction 2
Lowerlimit correction -2

Phase 3 (END) - (start after min)
Message delay (min/°C) 12

Klopt het overigens dat deze settings niet in de log terecht komen?

  • blb4
  • Registratie: April 2008
  • Laatst online: 17:51
hemertje schreef op woensdag 7 januari 2026 @ 21:25:
[...]


ik had de DHW+HEAT iedere dag van 13 - 17u draaien
maar nu met die kou en lage kWh-uur prijzen zet ik heb denk ik naar 2-5u in de nacht

dan heb ik er ook geen last van dat overdag DHW draait terwijl je HEAT wil
Ik dacht lange tijd dat DHW gewoon altijd rond 13:00u 't beste is en ook altijd prima uitkomt. Inmiddels weet ik beter. Mijn huidige schema (en alleen run indien nodig natuurlijk):
  1. Normaal weer (geen koelbehoefte, buitentemperatuur tot zo'n 5 graden: 13:00u
  2. Extreem warm weer (waarop je overdag wil koelen): 08:00u
  3. Koud weer < 5 °C maar zeker tijdens defrost mania dagen: 00:00u

Panasonic J 7kW WP, boiler & HeishaMon, 6022 Wp PV, Enphase+MT GW, SOLAX SK-SU3000E 13kWh BESS, ITHO Qualityflow WTW, Elvi Smart Charging+ laadpunt, Kia EV6 84kWh EA MY25, gasloos '23


  • edterbak
  • Registratie: Maart 2006
  • Laatst online: 28-04 22:48
Beer070 schreef op woensdag 7 januari 2026 @ 14:11:
[...]

Dank voor de uitleg. Op jouw advies eens een tijdje proberen met QM0.
In mijn geval genereert dat 20% meer rpm op de fans en mag de compressor (denk ik) iets harder.

Draait nu met 4.4kw input 13.8kw output, dus COP rond de 3. Bij 0 graden buiten.
Ik ben jaloers... dat moet een prachtige kast van een goed geisoleerd huis zijn, een een monumentaal pand zonder isolatie.
Man wat een warmte invoer in je woning.
Wat bij jou het opgenomen elektrische vermogen is, dat is bij mij gemiddeld de afgegeven warmte van de pomp 8) :+ :+

  • Beer070
  • Registratie: Augustus 2021
  • Nu online
edterbak schreef op woensdag 7 januari 2026 @ 22:23:
[...]

Ik ben jaloers... dat moet een prachtige kast van een goed geisoleerd huis zijn, een een monumentaal pand zonder isolatie.
Man wat een warmte invoer in je woning.
Wat bij jou het opgenomen elektrische vermogen is, dat is bij mij gemiddeld de afgegeven warmte van de pomp 8) :+ :+
QM 00 na jouw advies :)
Het is aangenaam warm binnen, vorig jaar zaten we nog te knijpen en met dekens op de bank om het gas gebruik onder de 500m3 in januari te houden
Afbeeldingslocatie: https://tweakers.net/i/37RPN4QPrn3rNYDod_t4czD4Sk8=/x800/filters:strip_exif()/f/image/vdetnKfjLuzXmvnusDpDvY49.png?f=fotoalbum_large

  • edterbak
  • Registratie: Maart 2006
  • Laatst online: 28-04 22:48
ah, dus dat lijkt positief te werken voor je? QM0?

  • edterbak
  • Registratie: Maart 2006
  • Laatst online: 28-04 22:48
Maar ik ben serieus als ik dat zeg...
Afbeeldingslocatie: https://tweakers.net/i/LiEN2F8za-TDcJNAG4iwuQPUvoA=/800x/filters:strip_exif()/f/image/M66Nc9Fe9MCfpCnQD1qjIdjJ.png?f=fotoalbum_large

Is dit verschil te verklaren wat jou betreft in groot verschil in situatie?
Ik woon in een rijtjeshuis uit 2003: 165m2

[ Voor 4% gewijzigd door edterbak op 07-01-2026 22:31 ]


  • Beer070
  • Registratie: Augustus 2021
  • Nu online
edterbak schreef op woensdag 7 januari 2026 @ 22:28:
ah, dus dat lijkt positief te werken voor je? QM0?
Temperatuur ging ook omhoog, 4 graden nu buiten, dus sinds half acht geen defrost meer gehad.
Mijn huidige hypothese is dat QM1 of hoger goed werkt bij warmere temperaturen, dan heeft dit huis toch weinig kracht nodig. Bij zwaar weer kan je beter uitzetten want dan zit ie beter in z’n efficiënte curve (tot zo’n 85%)
Het is maar een hypothese

  • MikeyMan
  • Registratie: Februari 2003
  • Laatst online: 17:38

MikeyMan

Vidi, Vici, Veni

Zit voor heat nu nog op een COP 4.48 voor januari... Aldus efficiency dash...

  • blb4
  • Registratie: April 2008
  • Laatst online: 17:51
MikeyMan schreef op woensdag 7 januari 2026 @ 22:41:
Zit voor heat nu nog op een COP 4.48 voor januari... Aldus efficiency dash...
Netjes, ik zit 1 vol punt lager. Wat is ook al weer jou afgiftesysteem en Ta?

Panasonic J 7kW WP, boiler & HeishaMon, 6022 Wp PV, Enphase+MT GW, SOLAX SK-SU3000E 13kWh BESS, ITHO Qualityflow WTW, Elvi Smart Charging+ laadpunt, Kia EV6 84kWh EA MY25, gasloos '23


  • edterbak
  • Registratie: Maart 2006
  • Laatst online: 28-04 22:48
edterbak schreef op woensdag 7 januari 2026 @ 22:30:
Maar ik ben serieus als ik dat zeg...
[Afbeelding]

Is dit verschil te verklaren wat jou betreft in groot verschil in situatie?
Ik woon in een rijtjeshuis uit 2003: 165m2
Ik zit ook op de 4.3 COP ongeveer.
Maar als ik dit plaatje van mij van zojuist bekijk, dan zou je bijna kunnen concluderen dat de 7kW pomp die ik heb, eigenlijk nog te groot is voor het huis, toch?
Als je rond het vriespunt nog 'slechts' constant 4000W aan warmte produceert (en het is warm binnen), dan had een 5kW vast ook wel voldoende geweest toch? Of mag ik dat niet zo concluideren?

  • Beekforel
  • Registratie: November 2001
  • Laatst online: 19:29

Beekforel

Is eigenlijk geen vis

@edterbak hoe krijg ik die grafieken (en de rest neem ik aan) in donkere modus?

Ik heb een 5 kw Pana en draai ook steeds rond de 4 kw afgifte. Even een query gemaakt: afgelopen 2 dagen 3,81 kW gemiddeld.

[ Voor 17% gewijzigd door Beekforel op 07-01-2026 23:21 ]


  • blb4
  • Registratie: April 2008
  • Laatst online: 17:51
edterbak schreef op woensdag 7 januari 2026 @ 22:50:
[...]

Ik zit ook op de 4.3 COP ongeveer.
Maar als ik dit plaatje van mij van zojuist bekijk, dan zou je bijna kunnen concluderen dat de 7kW pomp die ik heb, eigenlijk nog te groot is voor het huis, toch?
Als je rond het vriespunt nog 'slechts' constant 4000W aan warmte produceert (en het is warm binnen), dan had een 5kW vast ook wel voldoende geweest toch? Of mag ik dat niet zo concluideren?
Als ik dat plaatje van jou zie zit je gemiddeld ruim onder die 4000W, eerder 2500W. Dan had een 5 kW model ook gekund, bij -10 is 't warmteverlies ~ 1,5 x dat van 0 °C

Ik zit zelf in een jaren 50 hoekwoning van 130M² nu gemiddeld op 3800W warmteverlies. Ik zal aan een 5kW modelletje onvoldoende hebben bij -10 en de test die ik gisteren deed laat zien dat rond 0 & defrost mania de 7J maar netto 5400W kan leveren.

[ Voor 15% gewijzigd door blb4 op 07-01-2026 23:25 ]

Panasonic J 7kW WP, boiler & HeishaMon, 6022 Wp PV, Enphase+MT GW, SOLAX SK-SU3000E 13kWh BESS, ITHO Qualityflow WTW, Elvi Smart Charging+ laadpunt, Kia EV6 84kWh EA MY25, gasloos '23


  • edterbak
  • Registratie: Maart 2006
  • Laatst online: 28-04 22:48
Beekforel schreef op woensdag 7 januari 2026 @ 23:05:
@edterbak hoe krijg ik die grafieken (en de rest neem ik aan) in donkere modus?

Ik heb een 5 kw Pana en draai ook steeds rond de 4 kw afgifte.
Afbeeldingslocatie: https://tweakers.net/i/hsYbiOzp4r8XD0gHPuzn09fpwP0=/fit-in/4000x4000/filters:no_upscale():strip_exif()/f/image/3OEMP7iSiJTHW4rACFEm39se.png?f=user_large

Ik was er al bang voor. 7kW > 5kW :O

  • edterbak
  • Registratie: Maart 2006
  • Laatst online: 28-04 22:48
daar in dat dashboard > site gedeelte kun je ook wat aanvullende dingen instellen over hoe je wilt dat je menu en dashboard zich gedraagt..
zo is bij mij het menu altijd zichtbaar. Maar er is wat meer daar

  • Beekforel
  • Registratie: November 2001
  • Laatst online: 19:29

Beekforel

Is eigenlijk geen vis

edterbak schreef op woensdag 7 januari 2026 @ 23:29:
daar in dat dashboard > site gedeelte kun je ook wat aanvullende dingen instellen over hoe je wilt dat je menu en dashboard zich gedraagt..
zo is bij mij het menu altijd zichtbaar. Maar er is wat meer daar
Ja, top! Nog nooit echt in verdiept.

Hoe wordt die COP berekend in het Efficiency overzicht? Ik heb de indruk dat die aan de hoge kant is bij mij, ik heb zelf wat zitten spelen met data maar kom voor januari op ~3 en in Efficiency staat het op 4.78.
Op de sensor in HA (uit de Heishamon integratie) kom ik op ~3,31.

  • MikeyMan
  • Registratie: Februari 2003
  • Laatst online: 17:38

MikeyMan

Vidi, Vici, Veni

blb4 schreef op woensdag 7 januari 2026 @ 22:46:
[...]

Netjes, ik zit 1 vol punt lager. Wat is ook al weer jou afgiftesysteem en Ta?
Heb 230m vloerverwarming liggen op drie verdiepingen. Met een 9kW 3 fase T-Cap.

Afbeeldingslocatie: https://tweakers.net/i/vNPpJAUUgEyF-MNxLwcs-uywCZc=/800x/filters:strip_exif()/f/image/FQRuHm21rXvUMlS7dqkq8o4f.png?f=fotoalbum_large

Gekke is wel dat de cop het wel doet, maar production niet.

TA normaal gesproken onder de 30. Draai met WAR en RTC.

@edterbak voordat ik een verzoekje indien. Is het heel veel werk om de conditie voor sterelisatierun in dagen ipv uren te zetten? Is de laatste sterelisatierun ook ergens terug te vinden? Laatste run 4 dagen geleden oid zeg maar?

Afbeeldingslocatie: https://tweakers.net/i/_LOQOBPBvZA2Q2L0bhYi-kDcf9c=/800x/filters:strip_exif()/f/image/vpcZDVBCE6Sv2z14fMi5nOUt.png?f=fotoalbum_large

[ Voor 15% gewijzigd door MikeyMan op 08-01-2026 10:59 ]


  • edterbak
  • Registratie: Maart 2006
  • Laatst online: 28-04 22:48
Beekforel schreef op woensdag 7 januari 2026 @ 23:37:
[...]

Ja, top! Nog nooit echt in verdiept.

Hoe wordt die COP berekend in het Efficiency overzicht? Ik heb de indruk dat die aan de hoge kant is bij mij, ik heb zelf wat zitten spelen met data maar kom voor januari op ~3 en in Efficiency staat het op 4.78.
Op de sensor in HA (uit de Heishamon integratie) kom ik op ~3,31.
De formule die gebruikt wordt:
code:
1
2
3
    Watt_heat_c             = (TOP6_Main_Outlet_Temp - TOP5_Main_Inlet_Temp) * 4.187 * (TOP1_Pump_Flow / 60) * 1000;
    
    COP_calculated          = Watt_heat_c / Energy_Consumption;


Maar, om bullshit getallen te voorkomen, start ik met de berekening na 2 minuten compressor runtime.
Ik had soms initiele COP waarden vlak na een DHW run van 20, wat onzin is natuurlijk.

  • edterbak
  • Registratie: Maart 2006
  • Laatst online: 28-04 22:48
MikeyMan schreef op donderdag 8 januari 2026 @ 10:31:
[...]


Heb 230m vloerverwarming liggen op drie verdiepingen. Met een 9kW 3 fase T-Cap.

[Afbeelding]

Gekke is wel dat de cop het wel doet, maar production niet.
Die grafiek met productie is relatief nieuw. Staat ergens in de release notes geschreven. Deze is mid afgelopen zomer pas geïntroduceert. Ik ga geen data fabriceren die er niet is :) Zodoende is deze pas gevuld vanaf het moment dat je hem deployed.
TA normaal gesproken onder de 30. Draai met WAR en RTC.

@edterbak voordat ik een verzoekje indien. Is het heel veel werk om de conditie voor sterelisatierun in dagen ipv uren te zetten? Is de laatste sterelisatierun ook ergens terug te vinden? Laatste run 4 dagen geleden oid zeg maar?
Ik zie de toegevoegde waarden van dagen niet tov uren.
De limiet staat nu op 500 uur, wat overeen komt met 20 dagen. Als 500 niet voldoende is, dan hoog ik het wel op naar behoefte voor je.
Als ik het in dagen maak, kun je ook niet meer iets meer granulairs aangeven, zoals 2,5 dagen > 60 uur. <edit>Je kunt ook 1,5 dag invullen natuurlijk. Dus je verliest het niet. Maar het is wel wat minder intuitief dan uren. </edit>
Je kunt aanvullendd gewoon typen in dat veld, zodat je getallen kunt typen ipv de ticker up/down eindeloos inhouden.
Het kunnen terugvinden van wanneer de laatste run was, dat is een goede toevoeging. Maar daar heb ik nog geen idee van hoe ik dat kan/moet gaan uitwerken. Ik stop het in mijn hoofd. Zou je hier een feature request van kunnen maken? Dan vergeet ik hem niet. :)

[ Voor 4% gewijzigd door edterbak op 08-01-2026 12:11 ]


  • MikeyMan
  • Registratie: Februari 2003
  • Laatst online: 17:38

MikeyMan

Vidi, Vici, Veni

Ja uren kan natuurlijk ook. Dacht zelf aan drie weken en dan sterilisatie op zaterdag, want bad-dag, dus dan kom je er met 20 dagen net niet ;)

Zal ff een request aan maken.

  • blb4
  • Registratie: April 2008
  • Laatst online: 17:51
edterbak schreef op donderdag 8 januari 2026 @ 11:50:
[...]

Maar, om bullshit getallen te voorkomen, start ik met de berekening na 2 minuten compressor runtime.
Ik had soms initiele COP waarden vlak na een DHW run van 20, wat onzin is natuurlijk.
Niet helemaal. Momentane COP is gewoon Q (geleverde warmte) / P in. En Q = dT x flow (l/minuut) x 70. Door na-ijl effecten & zeker ook bij flow variaties (die je ook hebt bij omschakeling DHW krijg je soms hele hoge of juist lage COP waardes.

Als het doel is te weten wat de COP is tijdens stabiel draaien dan is idd het niet gebruiken van de momenten net na compressorstart een aardige. Als het doel is de COP te weten ivm vergelijking met m3 gas en kosten dan is ‘t beter steeds geleverde warmte over een bepaalde periode te delen door de verbruikte elektriciteit in diezelfde periode.

Panasonic J 7kW WP, boiler & HeishaMon, 6022 Wp PV, Enphase+MT GW, SOLAX SK-SU3000E 13kWh BESS, ITHO Qualityflow WTW, Elvi Smart Charging+ laadpunt, Kia EV6 84kWh EA MY25, gasloos '23


  • edterbak
  • Registratie: Maart 2006
  • Laatst online: 28-04 22:48
@blb4
Ik snap je punt. Ik ben alleen nog niet overtuigd.
Numeriek kun je namelijk hele vreemde getallen krijgen. Negatieve COP tot 20++.

Hier heb ik in het begin wat vragen over gekregen en daarom heb ik deze cut-off er in gezet.

Het maakt mij persoonlijk ook allemaal niet uit wat de COP voor getal geeft. Ik wil deze cut-off er net zo goed weer uit halen nu. Het maakt mij niks uit. We gebruiken het hoofdzakelijk alleen maar ter informatie en vergelijk.

Als we maar niet straks weer terug komen met "Beste Ed.. Hoe komt de COP zo laag/hoog...?" |:(

  • Nnoitra
  • Registratie: December 2000
  • Laatst online: 13:13
edterbak schreef op donderdag 8 januari 2026 @ 13:25:
@blb4
Ik snap je punt. Ik ben alleen nog niet overtuigd.
Numeriek kun je namelijk hele vreemde getallen krijgen. Negatieve COP tot 20++.

Hier heb ik in het begin wat vragen over gekregen en daarom heb ik deze cut-off er in gezet.

Het maakt mij persoonlijk ook allemaal niet uit wat de COP voor getal geeft. Ik wil deze cut-off er net zo goed weer uit halen nu. Het maakt mij niks uit. We gebruiken het hoofdzakelijk alleen maar ter informatie en vergelijk.

Als we maar niet straks weer terug komen met "Beste Ed.. Hoe komt de COP zo laag/hoog...?" |:(
Klagende gebruikers zijn er altijd, da's inherent aan gebruikers hebben. :+

Accuraat is de NR COP toch al niet omdat ie de verbuikscijfers van de Pana gebruikt.
Een willekeurig moment vandaag:
NR COP zegt: 6.26
Panasonic COP zegt: 6.46
Berekende COP zegt: 4.1

kWh meter geeft een verbruik van 573W aan, Pana zegt 400 W.

Sarcasm is my superpower! What's yours?


  • blb4
  • Registratie: April 2008
  • Laatst online: 17:51
edterbak schreef op donderdag 8 januari 2026 @ 13:25:
@blb4
Ik snap je punt. Ik ben alleen nog niet overtuigd.
Numeriek kun je namelijk hele vreemde getallen krijgen. Negatieve COP tot 20++.

Hier heb ik in het begin wat vragen over gekregen en daarom heb ik deze cut-off er in gezet.

Het maakt mij persoonlijk ook allemaal niet uit wat de COP voor getal geeft. Ik wil deze cut-off er net zo goed weer uit halen nu. Het maakt mij niks uit. We gebruiken het hoofdzakelijk alleen maar ter informatie en vergelijk.

Als we maar niet straks weer terug komen met "Beste Ed.. Hoe komt de COP zo laag/hoog...?" |:(
Ik zou het lekker zo laten als ‘t zit 😀. Mijn opmerking was alleen om aan te geven dat die zeer hoge waarden in principe wel (kunnen) kloppen.

Panasonic J 7kW WP, boiler & HeishaMon, 6022 Wp PV, Enphase+MT GW, SOLAX SK-SU3000E 13kWh BESS, ITHO Qualityflow WTW, Elvi Smart Charging+ laadpunt, Kia EV6 84kWh EA MY25, gasloos '23


  • hemertje
  • Registratie: Juli 2015
  • Laatst online: 12:43
In HomeAssistant zie ik een HeishaMon Update
2.0.0
What's Changed
Change temperature unit from Celsius to Kelvin and set SensorDeviceClass.TEMPERATURE_DELTA by @MrReSc in https://github.com/kamara...on-homeassistant/pull/319
The above is a slight breaking change (thus the 2.0.0) because long term statistics will be broken for the two entities that measure temperature delta.

New Contributors
@MrReSc made their first contribution in https://github.com/kamara...on-homeassistant/pull/319
Full Changelog: https://github.com/kamara...nt/compare/1.19.4...2.0.0

Gasloos 2019 + WP Panasonic H-serie 7kW + 300 liter boilervat + PV 12.415Wp + Home Assistant + Hyundai Ioniq 6 First Edition + Zaptec laadpaal


  • hemertje
  • Registratie: Juli 2015
  • Laatst online: 12:43
en drie updstes beschaikbaar binnen Node Red

Afbeeldingslocatie: https://tweakers.net/i/fQ35Lyjsj0-JnzvKm3doq_T4K5E=/800x/filters:strip_exif()/f/image/IJEHrihqBAhdEoY17Jw6Txbn.png?f=fotoalbum_large

Gasloos 2019 + WP Panasonic H-serie 7kW + 300 liter boilervat + PV 12.415Wp + Home Assistant + Hyundai Ioniq 6 First Edition + Zaptec laadpaal


  • bartve
  • Registratie: December 2002
  • Laatst online: 28-04 18:04
Ik heb een aantal custom sensors ingesteld onder system>sensors, o.a. voor de binnentemperatuur.
Klopt het dat wanneer een sensor 5 uur niets van zich laat horen dat de flows er dan vanuit gaan dat de sensor niet werkt, en overstapt naar de default sensor van de Pana wp?
Als dat zo is is dat niet altijd terecht: ik heb de woonkamertemperatuur waar mijn custom temp. sensor hangt al bijna een dag constant op 20,1 gr. C (echt waar! ;) ) en de sensor wordt dus herhaald door de flows als niet te vinden aangemerkt, maar werkt dus wel gewoon.
Is daar iets op te vinden?

Panasonic 7kW all-in-one KIT-ADC07L3E5 | Heishamon | Node-Red | Home Assistant | bgg 66 m2 vvw | 1e + 2e verd lt convectoren (Jaga) | pv 10120 wp


  • MikeyMan
  • Registratie: Februari 2003
  • Laatst online: 17:38

MikeyMan

Vidi, Vici, Veni

edterbak schreef op donderdag 8 januari 2026 @ 13:25:
@blb4
Ik snap je punt. Ik ben alleen nog niet overtuigd.
Numeriek kun je namelijk hele vreemde getallen krijgen. Negatieve COP tot 20++.

Hier heb ik in het begin wat vragen over gekregen en daarom heb ik deze cut-off er in gezet.

Het maakt mij persoonlijk ook allemaal niet uit wat de COP voor getal geeft. Ik wil deze cut-off er net zo goed weer uit halen nu. Het maakt mij niks uit. We gebruiken het hoofdzakelijk alleen maar ter informatie en vergelijk.

Als we maar niet straks weer terug komen met "Beste Ed.. Hoe komt de COP zo laag/hoog...?" |:(
Enige dat misschien een beetje verbetering zou kunnen brengen is een externe sensor gebruiken voor het opgenomen vermogen. Maargoed, dan blijf je afhankelijk van de door Panasonic gemeldde output.

  • blb4
  • Registratie: April 2008
  • Laatst online: 17:51
MikeyMan schreef op vrijdag 9 januari 2026 @ 11:03:
[...]


Enige dat misschien een beetje verbetering zou kunnen brengen is een externe sensor gebruiken voor het opgenomen vermogen. Maargoed, dan blijf je afhankelijk van de door Panasonic gemeldde output.
Na een calibratie van de Ta en Tr sensors (zorgen dat de gelijke waarde aangeven terwijl er water van rond je gebruikelijke Ta wordt rondgepompt zonder dat compressor of BUH werkt) blijkt dat de gerapporteerde geleverde warmte van de Pana behoorlijk klopt.

De optie om die waarde en extern elektrische kW te gebruiken zou denk ik erg mooi zijn.

Panasonic J 7kW WP, boiler & HeishaMon, 6022 Wp PV, Enphase+MT GW, SOLAX SK-SU3000E 13kWh BESS, ITHO Qualityflow WTW, Elvi Smart Charging+ laadpunt, Kia EV6 84kWh EA MY25, gasloos '23


  • hemertje
  • Registratie: Juli 2015
  • Laatst online: 12:43
LET OP

de heishamon update naar 2.0.0 gaat mis!?

code:
1
2
3
4
5
This NodeRed flow will not function correctly because of this.
Please update the heishamon firmware to 3.1 or higher.
See: https://github.com/Egyras/HeishaMon/tree/master/binaries
****************
09/01 10:02:14 - SYSTEM: MQTT Broker: WARNING - Node Red MQTT node not connected !

Gasloos 2019 + WP Panasonic H-serie 7kW + 300 liter boilervat + PV 12.415Wp + Home Assistant + Hyundai Ioniq 6 First Edition + Zaptec laadpaal


  • ercolano
  • Registratie: Juli 2006
  • Laatst online: 28-04 08:28
edterbak schreef op donderdag 8 januari 2026 @ 12:04:
,,
Het kunnen terugvinden van wanneer de laatste run was, dat is een goede toevoeging. Maar daar heb ik nog geen idee van hoe ik dat kan/moet gaan uitwerken. Ik stop het in mijn hoofd. Zou je hier een feature request van kunnen maken? Dan vergeet ik hem niet. :)
@MikeyMan
Als er interesse is heb ik een stukje code (excuus, ik heb het door ai laten producen, moet zelf nog opnieuw leren programmeren) dat de laatste sterilisatie datum op het dashboard zet. Werkt prima.

Komt neer op Dwh temperatuur bekijken. If >60 datum return, filter "block unless change" erachter.
Kan vast veel cleaner worden geprogrammeerd.....

Gasloos | Pana 9J | 300l boiler | 8000wp | PHEV


  • Beer070
  • Registratie: Augustus 2021
  • Nu online
hemertje schreef op vrijdag 9 januari 2026 @ 14:03:
LET OP

de heishamon update naar 2.0.0 gaat mis!?

code:
1
2
3
4
5
This NodeRed flow will not function correctly because of this.
Please update the heishamon firmware to 3.1 or higher.
See: https://github.com/Egyras/HeishaMon/tree/master/binaries
****************
09/01 10:02:14 - SYSTEM: MQTT Broker: WARNING - Node Red MQTT node not connected !
bij mij werkte de update wel, maar hij krijgt geen data meer binnen in HA. moet ik er even mee aan de slag...

  • hemertje
  • Registratie: Juli 2015
  • Laatst online: 12:43
Beer070 schreef op vrijdag 9 januari 2026 @ 15:21:
[...]

bij mij werkte de update wel, maar hij krijgt geen data meer binnen in HA. moet ik er even mee aan de slag...
ja dat bedoel ik
de Heishamon update gaat goed binnen HomeAssistant
alleen de koppeling tussen HA en Node Red verdwijnt?

als je een oplossing hebt verneem ik het graag
gelukkig draait de Pana wel gewoon door

Gasloos 2019 + WP Panasonic H-serie 7kW + 300 liter boilervat + PV 12.415Wp + Home Assistant + Hyundai Ioniq 6 First Edition + Zaptec laadpaal

Pagina: 1 ... 127 ... 133 Laatste