9280WP | Daikin Altherma 3 LT 8kW | VW e-Golf 2019 | Tesla Model 3 RWD 2025
Na deze cyclus begint hij de aanvoertemperatuur weer op te voeren. Dit duurt een tijdje voordat de aanvoer weer op temperatuur is.
Tussentijds koelt het huis echter ook weer af doordat de radiatoren koud worden.
Aanvoer staat momenteel op 42 graden met instelling radiatoren, Backup staat uit aangezien warmtepomp temperatuur prima haalt. Aanvoer verhogen heeft vrij weinig zin aangezien de unit vrij snel op defrost springt en de verhoogde aanvoertemperatuur niet heel lang instand blijft.
Heeft het zin om de backup ondanks het aanvullende stroomverbruik toch te laten bijspringen en hoe kan ik deze het beste instellen dan?
Betreft een 1 fase backup.
Zie in het menu diverse instellingen bij backup zijnde:
Configuratie
Capaciteit fase 1
Capaciteit fase 2 (wanneer pakt hij fase 1 en wanneer fase 2?)
Evenwicht
Evenwichttemperatuur
Werking
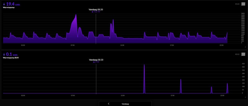
Momenteel is ons huis heerlijk warm met een binnentemp tussen de 20,8 en 21,2 graden. Echter de pomp heeft continu een flow van ca 19 l/min. Dit lijkt mij erg hoog voor continu bedrijf. Kan dit kwaad of zou hij eigenlijk wat rustiger moeten lopen? (Ik heb er verder overigens geen last van wat we horen niks in de leidingen ofzo…)
Reden lijkt te zijn dat de Delta T niet gehaald wordt. Awt is ca 29gr en retour is 24, terwijl Delta T op 3 staat ingesteld.
Stooklijn: 32 bij -20, 25 bij 20
Overshoot: 4
Modulatie: ja, 2
Afgifte: 90m2 vvw op bg-grond en een radiator in de badkamer
Gemiddeld verbruik deze week is ca 25kwh en ik pas met deze koude dagen geen nachtverlaging toe.
Moet ik iets wijzigen om de pomp rustiger te laten draaien? Of denken jullie dat een continu flow van 19 l/min prima is?
9280WP | Daikin Altherma 3 LT 8kW | VW e-Golf 2019 | Tesla Model 3 RWD 2025
Dat is idd vrij hoog, maar er zit nog ruimte boven dus niet perse een probleem. Komt door je vrij lage DT van 3. Zet die maar eens op 4 of 5 en de pomp zal rustiger draaien.Barse87 schreef op donderdag 18 januari 2024 @ 08:11:
Ik zie bij veel van jullie allemaal van die mooie grafieken uit home assistent, helaas heb ik dat niet want ik heb geen idee hoe ik zoiets moet instellen, maar goed.
Momenteel is ons huis heerlijk warm met een binnentemp tussen de 20,8 en 21,2 graden. Echter de pomp heeft continu een flow van ca 19 l/min. Dit lijkt mij erg hoog voor continu bedrijf. Kan dit kwaad of zou hij eigenlijk wat rustiger moeten lopen? (Ik heb er verder overigens geen last van wat we horen niks in de leidingen ofzo…)
Reden lijkt te zijn dat de Delta T niet gehaald wordt. Awt is ca 29gr en retour is 24, terwijl Delta T op 3 staat ingesteld.
Stooklijn: 32 bij -20, 25 bij 20
Overshoot: 4
Modulatie: ja, 2
Afgifte: 90m2 vvw op bg-grond en een radiator in de badkamer
Gemiddeld verbruik deze week is ca 25kwh en ik pas met deze koude dagen geen nachtverlaging toe.
Moet ik iets wijzigen om de pomp rustiger te laten draaien? Of denken jullie dat een continu flow van 19 l/min prima is?
PS
Mooi wagenpark
All-electric.
Ik woon niet ver van je af, en hier 20cm sneeuwPCJR schreef op woensdag 17 januari 2024 @ 16:34:
[...]
Nu ff dT4 proberen. Trouwens:
[Afbeelding]
[Afbeelding]
[Afbeelding]
HahaMajaMestreech schreef op woensdag 17 januari 2024 @ 17:13:
[...]
Ook in Eijsden schijnt wel eens de zon en dan blijft bij jou de WP gewoon doorstoken op de (externe) temperatuursensor, dus op de stooklijn, bij kamerthermostaat regeling en modulatie gaat de WP netjes de temperatuur van vertrekwater terugregelen.
M2M schreef op woensdag 17 januari 2024 @ 23:06:
Er komt hier binnenkort ook een Daikin Altherma 3 warmtepomp. Nu zit ik op 3x25A en ben ik van plan om een elektriciteitsmeter te plaatsen om ervoor te zorgen dat de warmtepomp afslaat als de overige dingen in huis te veel stroom verbruiken. Echter is de situatie wat complex;
- 11KW autolaadunit wallbox met eigen stroommeter op modbus
- 11kW kookplaat
- oven, airco's en andere stroomvreters
- klein bergje zonnepanelen
In de manual heb ik gelezen dat het ding enkel overweg kan met een stroomimpulsemeter. De warmtepomp zal aangesloten worden op 1-fase, maar ik kan 'm ook aan 3 fases knopen, als ik de handleiding mag geloven (6kW uitvoering), maar ik ben bang dat de WP en de autolader over en weer elkaar uit gaan zetten als er zowel warmtevraag als oplaadvraag is. De hoofdzekering eruit is naadje, dan mag ik bellen om de hoofdzekering te laten resetten.
Welke stroommeter moet ik hiervoor hebben?
Ik heb de BUH en WP op de 3de fase zitten nu, omdat daar nog geen verbruikers op zaten (alleen PV). Nu komt er wel een 3f kookplaat bij, dus als ik even ga rekenen... In theorie kan de WP 3.5kW trekken, dan de BUH nog 2kW. Zit je op 5.5kW. An sich is dat dus prima. Maar als vriendinlief met 3 pannen gaat koken houdt dat op natuurlijk.
Vraag me af wat hier wijsheid in is. Denk maar die BUH omhangen naar een andere fase.
9800X3D - RX 6900XT - Volvo S40 T5 '10 - Kever '74
De kleinere warmtepompen (tot 8kW) zijn sowieso 1 fase, bij de 3 fase variant is dat alleen de backup. Die dan ook 3kW per fase trekt. Bij de zwaardere is het andersom (compressor op 3f, buh op 1f) dan heb je uiteindelijk een vergelijkbaar issue.Kuusj schreef op donderdag 18 januari 2024 @ 08:28:
[...]
En iedere installateur mij zeggen 'neuhh 3-fasen heb je niet nodig voor deze hoor'.. Ik had natuurlijk moeten vragen of hij wel gewoon 3f aangesloten kan worden. Ik zit ook (gedeeltelijk) met dit probleem. Heb al stroom aangelegd vanuit de meterkast naar de plek waar de binnenunit moet komen en nog 10 meter opgerold voor de buitenunit. Alletwee enkelfase nu uiteraard.
Ik heb de BUH en WP op de 3de fase zitten nu, omdat daar nog geen verbruikers op zaten (alleen PV). Nu komt er wel een 3f kookplaat bij, dus als ik even ga rekenen... In theorie kan de WP 3.5kW trekken, dan de BUH nog 2kW. Zit je op 5.5kW. An sich is dat dus prima. Maar als vriendinlief met 3 pannen gaat koken houdt dat op natuurlijk.
Vraag me af wat hier wijsheid in is. Denk maar die BUH omhangen naar een andere fase.
Je kan idd de buh op een andere zetten, maar kijk eerst ff goed naar de handleiding van je kookplaat. Er zijn er maar heel weinig die daadwerkelijk 3 fases (kunnen) belasten. En ook die exotische modellen kunnen meestal op 2 fasen worden aangesloten of ingesteld. De 3e is ook vaak alleen voor de afzuiging in de plaat als het zo’n model is.
All-electric.
Zou me niks verbazen dat dat het is, want ons verbruik voor januari is nu op de 18e al boven het verbruik van 2023 in januari. Nu is het nu ook kouder, maar heb vergeleken met buren en wij zitten er wel fors boven.Barse87 schreef op donderdag 18 januari 2024 @ 07:59:
[...]
F3-00 kregen wij vorig jaar ook heel af en toe bij koud weer maar dat werd steeds vaker, totdat het in de zomer bij iedere SWW-run voorkwam. Feenstra heeft het probleem bij ons verholpen; oorzaak was lekkende koelmiddel bij de koppeling van de buitenunit.
Dit zorgt er tevens voor dat je meer gaat verbruiken omdat de warmtepomp steeds harder moet werken om het water te verwarmen…
@txgrl Dat zou ook mijn eerste suggestie zijn. Ik had laatst een lek bij mn airco en die gaf vergelijkbare foutmeldingen.Barse87 schreef op donderdag 18 januari 2024 @ 07:59:
[...]
F3-00 kregen wij vorig jaar ook heel af en toe bij koud weer maar dat werd steeds vaker, totdat het in de zomer bij iedere SWW-run voorkwam. Feenstra heeft het probleem bij ons verholpen; oorzaak was lekkende koelmiddel bij de koppeling van de buitenunit.
Dit zorgt er tevens voor dat je meer gaat verbruiken omdat de warmtepomp steeds harder moet werken om het water te verwarmen…
Edit: Een lek herken je vaak aan zwarte olie aanslag rond de koppeling. Zoiets dus:
                                                [ Voor 26% gewijzigd door RonJ op 18-01-2024 09:12 ]
All-electric.
De installateur zei hier wel ook iets van "ik zou hem beschermen voor de sneeuw". Maar hoe en wat heb ik toen niet op doorgevraagd, want ja, hoevaak sneeuw het nogKuusj schreef op donderdag 18 januari 2024 @ 08:28:
[...]
Ik woon niet ver van je af, en hier 20cm sneeuwMaakt dat nu nog wat uit voor de WP of maakt ze dat niet zo veel uit? Mijn vriendin blijft volhouden dat een afdakje voor dat ding noodzakelijk is en ik blijf erbij dat het geen bal uitmaakt. Als het zo hard sneeuwt maakt dat afdakje m.i. ook niet meer uit.
Volgens mij is het vooral belangrijk dat er geen stuifsneeuw in gaat waaien, want tot ijsvorming rond de propellor kan zorgen. Want als dat bevries, en de propellor slaat daar kapot op, heb je een probleem. Dit is wat ik geloof ik niet heel lang geleden in het L/W topic voorbij heb zien komen.
Maar een afdakje gaat ook niet helpen tegen stuifsneeuw denk ik.
Eens. De installatiehandleiding raad een dakje aan in gebieden met “heavy snowfall”. Stuifsneeuw is idd een veel groter issue dan een laagje erop en daar doet t niks tegen. Dus kan je het geld voor een dakje beter in een vorstlint/drain pan heater stoppen als je ijsvorming wil voorkomen.danny.s schreef op donderdag 18 januari 2024 @ 08:48:
[...]
De installateur zei hier wel ook iets van "ik zou hem beschermen voor de sneeuw". Maar hoe en wat heb ik toen niet op doorgevraagd, want ja, hoevaak sneeuw het nog. Dus ja, ook hier 20cm nu haha (zelfde regio
)
Volgens mij is het vooral belangrijk dat er geen stuifsneeuw in gaat waaien, want tot ijsvorming rond de propellor kan zorgen. Want als dat bevries, en de propellor slaat daar kapot op, heb je een probleem. Dit is wat ik geloof ik niet heel lang geleden in het L/W topic voorbij heb zien komen.
Maar een afdakje gaat ook niet helpen tegen stuifsneeuw denk ik.
All-electric.
Verder hier lekker sneeuw ja
:strip_exif()/f/image/SJSFKke00ziYIhmmR4Mf7Hrx.jpg?f=fotoalbum_large)
Defrosts elke 1,5 uur grofweg, de sinus in de pumpflow is te zien tussen de defrosts en verder komt de BUH er soms heel even bij omdat door dT4 of dT5 de retour soms onder de 25 graden zit.
Ik kan nog geen performance/comfort/powerusage verschil ontdekken tussen dT 3-4-5 trouwens.
:strip_exif()/f/image/ABl2xWBpbEsrcEdPRw44PlQw.jpg?f=fotoalbum_large)
:strip_exif()/f/image/k5OrYQbxYOgKXHTm5kmhVw4f.jpg?f=fotoalbum_large)
Verder is de woonkamer de hele nacht rond 21 gebleven en slaapkamer op stabiel 20. Als er geen wind is dan scheelt dat aardig heb ik het id. Toen met 0 graden en wind, moest het soms naar 32-33 aanvoer terwijl ik nu op 29-30 kan blijven. En/Of het draait nu meer optimaal, kan ook
Powers HW;
:strip_exif()/f/image/KQOcHNAlDyoCfr6lJXW885Lm.jpg?f=fotoalbum_large)
Ik zie trouwens soms een piek BUH stroomverbruik op de HW grafiek, 3h40, en die zie ik niet op de BUH_operation statusbalk van de ESP...
Net een defrost, dat stoomt lekker
:strip_exif()/f/image/WA59Q3M4ewexGk4Q3BQtOdyH.jpg?f=fotoalbum_large)
filmpje; https://1drv.ms/v/s!AuaoWa0mo6GUgbvcJJ26TR8Ak3A16I0?e=WaHl28
COP gister was 3,06 (weet ff niet of de formule betrouwbaar is... is de standaard formule van espaltherma github)
                                                [ Voor 17% gewijzigd door PCJR op 18-01-2024 09:29 ]
|| Solar 7.4kwp oostwest + 850wp zuid + Deye 12K-SG04LP3-EU + 50kWh LiFePo4 || EHVX08S23EJ9W + ERGA06EAV3H ||
Was net het schema op Technicaldatahub aan het doorspitten en trok die conclusie ook inderdaad. Idealiter wil je ze alle 2 de apparaten 3f aansluiten.RonJ schreef op donderdag 18 januari 2024 @ 08:43:
[...]
De kleinere warmtepompen (tot 8kW) zijn sowieso 1 fase, bij de 3 fase variant is dat alleen de backup. Die dan ook 3kW per fase trekt. Bij de zwaardere is het andersom (compressor op 3f, buh op 1f) dan heb je uiteindelijk een vergelijkbaar issue.
Je kan idd de buh op een andere zetten, maar kijk eerst ff goed naar de handleiding van je kookplaat. Er zijn er maar heel weinig die daadwerkelijk 3 fases (kunnen) belasten. En ook die exotische modellen kunnen meestal op 2 fasen worden aangesloten of ingesteld. De 3e is ook vaak alleen voor de afzuiging in de plaat als het zo’n model is.
Kookplaat kan echt 11kW trekken (helaas?). Is een 90cm brede Siemens iQ700. Je kunt hem wel limiteren zie ik. Alleen op vreemde waarden (lijken 1f te zijn).
Ja precies.. Nu wil mijn vriendin de unit graag 'voor' het huis (ik heb een drive-in woning). De wind staat er alleen niet direct op omdat hij om en er staat een kleine beukenhaag op 3 meter afstand die nog wat wind kan tegenhouden (alhoewel in de winter niet natuurlijk). Dus ik vraag me af of dit eigenlijk wel verstandig is.danny.s schreef op donderdag 18 januari 2024 @ 08:48:
[...]
De installateur zei hier wel ook iets van "ik zou hem beschermen voor de sneeuw". Maar hoe en wat heb ik toen niet op doorgevraagd, want ja, hoevaak sneeuw het nog. Dus ja, ook hier 20cm nu haha (zelfde regio
)
Volgens mij is het vooral belangrijk dat er geen stuifsneeuw in gaat waaien, want tot ijsvorming rond de propellor kan zorgen. Want als dat bevries, en de propellor slaat daar kapot op, heb je een probleem. Dit is wat ik geloof ik niet heel lang geleden in het L/W topic voorbij heb zien komen.
Maar een afdakje gaat ook niet helpen tegen stuifsneeuw denk ik.
:fill(white):strip_exif()/f/image/KkrKX2CNSXi3BUFJ3XevxIz9.png?f=user_large)
Plek waar de buitenunit moet komen ligt dus grofweg 3 meter hoger dan straatniveau. Wind komt voornamelijk uit het zuidoosten. Dus in principe staat het huis wel voor de wind.
Zou je (of iemand anders hier) me eens een lol doen en een filmpje maken van die buitenunit? Ik kan eigenlijk heel slecht een filmpje vinden waar ik het geluid op kan horen. Gisteren tijdens het wandelen 2 Vaillant aroTHERM's gezien (3f variant dus dubbelhoog) en die zijn echt bijna fluisterstil. Kom ik langs andere merken dan is het soms redelijk asociaal wat er voor een bak herrie uit komtPCJR schreef op donderdag 18 januari 2024 @ 08:54:
Ik heb de BUH gelimiteerd op 2kW meen ik in de settings.
Verder hier lekker sneeuw jaSo far no issues, 24/7 maakt ie 29 a 30 graden, sinds gister met dT=4. Ook iets van 15-20cm sneeuw deze ochtend. Zal morgen wel veel van weg zijn want de temps gaan omhoog. Buiten achtertuin -2 tot -5 vannacht. Bij de buitenunit, voorkant van het huis op zuid geeft de outdoortemp -1 tot -3,5 graden aan deze ochtend.
[Afbeelding]
Defrosts elke 1,5 uur grofweg, de sinus in de pumpflow is te zien tussen de defrosts en verder komt de BUH er soms heel even bij omdat door dT4 of dT5 de retour soms onder de 25 graden zit.
Ik kan nog geen performance/comfort/powerusage verschil ontdekken tussen dT 3-4-5 trouwens.
[Afbeelding]
[Afbeelding]
Verder is de woonkamer de hele nacht rond 21 gebleven en slaapkamer op stabiel 20. Als er geen wind is dan scheelt dat aardig heb ik het id. Toen met 0 graden en wind, moest het soms naar 32-33 aanvoer terwijl ik nu op 29-30 kan blijven. En/Of het draait nu meer optimaal, kan ook
Powers HW;
[Afbeelding]
9800X3D - RX 6900XT - Volvo S40 T5 '10 - Kever '74
Voor de altherma zelf werkt alleen een s0 pulsmeter. Liefst met zoveel mogelijk imp/kWh op de uitgang. Minimaal 1000 is aan te raden, dus abb valt dan af. Maar bij mijn weten gaat ie daarmee niet loadbalancen oid, dat is bedoeld voor meting van de wp zelf, niet voor een meter op de hoofdaansluiting.M2M schreef op woensdag 17 januari 2024 @ 23:06:
Er komt hier binnenkort ook een Daikin Altherma 3 warmtepomp. Nu zit ik op 3x25A en ben ik van plan om een elektriciteitsmeter te plaatsen om ervoor te zorgen dat de warmtepomp afslaat als de overige dingen in huis te veel stroom verbruiken. Echter is de situatie wat complex;
- 11KW autolaadunit wallbox met eigen stroommeter op modbus
- 11kW kookplaat
- oven, airco's en andere stroomvreters
- klein bergje zonnepanelen
In de manual heb ik gelezen dat het ding enkel overweg kan met een stroomimpulsemeter. De warmtepomp zal aangesloten worden op 1-fase, maar ik kan 'm ook aan 3 fases knopen, als ik de handleiding mag geloven (6kW uitvoering), maar ik ben bang dat de WP en de autolader over en weer elkaar uit gaan zetten als er zowel warmtevraag als oplaadvraag is. De hoofdzekering eruit is naadje, dan mag ik bellen om de hoofdzekering te laten resetten.
Welke stroommeter moet ik hiervoor hebben?
Hier een zeer vergelijkbare setup, de autolader is vooral het probleem. Ik heb de hoofdzekering laten ombouwen naar automaten, die zijn er inmiddels al 2x uitgegaan dus blij dat ik dat gedaan heb, hoewel C25 er rapper uitgaat dan een smeltzekering. Beide keren stond er een auto 16A te trekken icm teveel ander spul. Nu zet ik in de koude weken de autos op 8A en gaat het weer goed. Ik wil binnenkort de laadpaal gaan vervangen door eentje die kan loadbalancen, dan is t in principe helemaal opgelost.
Kookplaat zou ik me niet zo druk om maken, die komt (vrijwel) nooit in de buurt van die 11kW en al helemaal niet langdurig.
All-electric.
:strip_exif()/f/image/r24nj7bzUxTu9Vx9ILm555iK.jpg?f=fotoalbum_large)
En erna fatoeneren weer
|| Solar 7.4kwp oostwest + 850wp zuid + Deye 12K-SG04LP3-EU + 50kWh LiFePo4 || EHVX08S23EJ9W + ERGA06EAV3H ||
Op de 1e (3 groepen open) 24-25 gr retour en aanvoer 32 gr. Flotters ook op 1,5 - ééntje iets meer +/- 1,8.
Pomp gaat met 14 L/min, 1.8 bar, dT op 5.
Vermogen na de SWW run van vannacht op 1800 watt (daarvoor 1000), maar de run heeft hem een beetje uit het lood geslagen geloof ik.
Heb beneden de flotters geprobeerd zo ver mogelijk open te draaien, maar ik heb ze nooit verder zien gaan dan 2 L/min.
Is dit al optimaal zo of valt hier nog wat te tweaken?
[ Voor 12% gewijzigd door Atomius op 18-01-2024 09:24 ]
Je kunt de retouren proberen af t stellen zodat ze allemaal bij elkaar liggen. Ik heb een shelly pro plus met addon module daarvoor, en 5 temp sensors. Dan kunt het prima monitoren;Atomius schreef op donderdag 18 januari 2024 @ 09:21:
Hmm, ik zat eens naar de (analoge) retourtemp meter van de BG te kijken (5 groepen) en die staat op 23 graden. Aanvoer op 32 gr. De 5 flotters op 1,5L/min.
Op de 1e (3 groepen open) 24-25 gr retour en aanvoer 32 gr. Flotters ook op 1,5 - ééntje iets meer +/- 1,8.
Pomp gaat met 14 L/min, dT op 5.
Vermogen na de SWW run van vannacht op 1800 watt (daarvoor 1000), maar de run heeft hem een beetje uit het lood geslagen geloof ik.
Heb beneden de flotters geprobeerd zo ver mogelijk uit te draaien, maar ik heb ze nooit verder zien gaan dan 2 L/min.
Is dit al optimaal zo of valt hier nog wat te tweaken?
:strip_exif()/f/image/k5OrYQbxYOgKXHTm5kmhVw4f.jpg?f=fotoalbum_large)
Onderste grafiek zijn 5 van de 6 groepen. Ik begin altijd met alle "v"lotters
|| Solar 7.4kwp oostwest + 850wp zuid + Deye 12K-SG04LP3-EU + 50kWh LiFePo4 || EHVX08S23EJ9W + ERGA06EAV3H ||
Ok. En zo'n Shelly apparaat, plak je dan tempsensoren op de leidingen? Moet je die apart kopen? Kan het niet vinden online.PCJR schreef op donderdag 18 januari 2024 @ 09:24:
[...]
Je kunt de retouren proberen af t stellen zodat ze allemaal bij elkaar liggen. Ik heb een shelly pro plus met addon module daarvoor, en 5 temp sensors. Dan kunt het prima monitoren;
[Afbeelding]
Onderste grafiek zijn 5 van de 6 groepen. Ik begin altijd met alle "v"lotters= flowmeters, vol open te zetten, en dan van daaruit, die met de hoogste retour, wat te knijpen/in te draaien.
En wat zou je dan verwachten als je een gelijke retourtemp hebt? Wat zag jij voor en na qua vermogenopname, flow etc?
Wat ik in mijn situatie vooral een beetje apart vind is dat de retour beneden blijkbaar 23 gr is terwijl de aanvoer 32 is. Dat is een delta T van 9, toch..?
Intern zijn het dan eigenlijk 3 losse 1-fase apparaten/inductiemodules meestal, dus dat zou goed kunnen. Voordeel is dan dat je de fases gewoon kan aanpassen qua volgorde. Maar hoe vaak ga je 3x volgas? Met goede pannen kom je daar nooit ook maar in de buurt, anders kan je een teflon-smelterij beginnen.Kuusj schreef op donderdag 18 januari 2024 @ 09:03:
[...]
Was net het schema op Technicaldatahub aan het doorspitten en trok die conclusie ook inderdaad. Idealiter wil je ze alle 2 de apparaten 3f aansluiten.
Kookplaat kan echt 11kW trekken (helaas?). Is een 90cm brede Siemens iQ700. Je kunt hem wel limiteren zie ik. Alleen op vreemde waarden (lijken 1f te zijn).
Vol in de wind is juist ook niet goed. De luchtfoto is nogal vaag (tip), maar ik zie geen no-go plek waar ie TE veel ingebouwd zou zijn. Liever op de grond dan op dat dak vol in het zicht en de wind.Ja precies.. Nu wil mijn vriendin de unit graag 'voor' het huis (ik heb een drive-in woning). De wind staat er alleen niet direct op omdat hij om en er staat een kleine beukenhaag op 3 meter afstand die nog wat wind kan tegenhouden (alhoewel in de winter niet natuurlijk). Dus ik vraag me af of dit eigenlijk wel verstandig is.
[Afbeelding]
Plek waar de buitenunit moet komen ligt dus grofweg 3 meter hoger dan straatniveau. Wind komt voornamelijk uit het zuidoosten. Dus in principe staat het huis wel voor de wind.
Dat ga je op een telefoon-filmpje echt niet kunnen horen of op (dB-)waarde kunnen schatten. Dan moet je echt zelf gaan luisteren. Het hangt ook erg af van de dag, of er een SWW-run loopt, etc. hoeveel lawaai ie maakt. De mijne is normaliter vrij stil, maar tijdens de SWW run hoor je hem echt wel flink blazen. Ook worden alle buitenunits steeds lawaaiiger naarmate ze ouder worden, zeker als de ventilator niet regelmatig gereinigd wordt. Die wordt vuil en slijt een beetje op de rand, waardoor je steeds meer geluid krijgt. Maar toch: De Vaillant is wel echt zo'n beetje de stilste unit op de markt, ook tov een Daikin.Zou je (of iemand anders hier) me eens een lol doen en een filmpje maken van die buitenunit? Ik kan eigenlijk heel slecht een filmpje vinden waar ik het geluid op kan horen. Gisteren tijdens het wandelen 2 Vaillant aroTHERM's gezien (3f variant dus dubbelhoog) en die zijn echt bijna fluisterstil. Kom ik langs andere merken dan is het soms redelijk asociaal wat er voor een bak herrie uit komt
All-electric.
SHELLY Plus Add-OnAtomius schreef op donderdag 18 januari 2024 @ 09:45:
[...]
Ok. En zo'n Shelly apparaat, plak je dan tempsensoren op de leidingen? Moet je die apart kopen? Kan het niet vinden online.
En wat zou je dan verwachten als je een gelijke retourtemp hebt? Wat zag jij voor en na qua vermogenopname, flow etc?
Wat ik in mijn situatie vooral een beetje apart vind is dat de retour beneden blijkbaar 23 gr is terwijl de aanvoer 32 is. Dat is een delta T van 9, toch..?
Meebestellen: 3x DS18B20 1mtr (9,75 EUR)
SHELLY-Plus-Add-On 1x 21% €26,70 €0,00 €26,70
SHELLY Temperatuursensor DS18B20 TS-DS18B20 3x 21% €3,25 €0,00 €9,75
SHELLY Plus 1 WiFi inbouwschakelaar Shelly-Plus-1 1x 21% €16,95 €0,00 €16,95
Home2Link shop
Sensoren plak je op de retourbuizen ja.
dT is hier op de vvw ook 29-24= 5 of 6 graden, maar emt de rads boven is dat toch 3-4 graden bij de wp.
Balans is alle retouren gelijk, meetbaar weet ik niet, maar dat is waterzeidig inregelen
|| Solar 7.4kwp oostwest + 850wp zuid + Deye 12K-SG04LP3-EU + 50kWh LiFePo4 || EHVX08S23EJ9W + ERGA06EAV3H ||
/f/image/PoBEJ7wsnzX8DWv4Bp5fZiD5.png?f=fotoalbum_large)
Het is sinds 08.30 mistig geworden, en inmiddel behoorlijk misting, dus extreem hoge luchtvochtigheid gok ik.
Zou dit dan toch een geschikt moment zijn om de BUH mee te laten werken? Omdat hij nu voordat hij weer terug kan vallen na het normale vermogen, alweer naar de volgende defrost ingaat.
Of deze pas bij laten schakelen als ik merk dat het begin af te koelen?
Waarom niet gewoon proberen? Mooi moment om (snel) het evt. verschil te zien.danny.s schreef op donderdag 18 januari 2024 @ 10:04:
Ik merk dat ik hier in een "defrost loop" begin te vallen.
[Afbeelding]
Het is sinds 08.30 mistig geworden, en inmiddel behoorlijk misting, dus extreem hoge luchtvochtigheid gok ik.
Zou dit dan toch een geschikt moment zijn om de BUH mee te laten werken? Omdat hij nu voordat hij weer terug kan vallen na het normale vermogen, alweer naar de volgende defrost ingaat.
Of deze pas bij laten schakelen als ik merk dat het begin af te koelen?
All-electric.
Bij mij doet de Onecta-app sinds gisteren helemaal niets meer. Volledig wit scherm
Hebben meer mensen dat?
Buiten-unit: ERGA08EVAH7 | Binnen-unit: EHVH08S18EJ9W | Kamerthermostaat: BRC1HHDAW | 116 m² Vloerverwarming | 3 open verdelers zonder pomp | 13 groepen (3/5/5) | Gasloos sinds 21-09-2023 | Vrijstaande jaren-30 woning, goed geïsoleerd. Schuimbeton vloer.
Probeer gewoon op toegestaan en evenwicht op +5. Ik heb nog geen 0.2kwh per dag voor de buh terwijl ie vaak net even meehelpt. Ik denk dat t nuttig is.danny.s schreef op donderdag 18 januari 2024 @ 10:04:
Ik merk dat ik hier in een "defrost loop" begin te vallen.
[Afbeelding]
Het is sinds 08.30 mistig geworden, en inmiddel behoorlijk misting, dus extreem hoge luchtvochtigheid gok ik.
Zou dit dan toch een geschikt moment zijn om de BUH mee te laten werken? Omdat hij nu voordat hij weer terug kan vallen na het normale vermogen, alweer naar de volgende defrost ingaat.
Of deze pas bij laten schakelen als ik merk dat het begin af te koelen?
|| Solar 7.4kwp oostwest + 850wp zuid + Deye 12K-SG04LP3-EU + 50kWh LiFePo4 || EHVX08S23EJ9W + ERGA06EAV3H ||
piieter schreef op donderdag 18 januari 2024 @ 10:15:
Hebben jullie nog iets van het vooraf in de app aangekondigde "onderhoud op 17 januari" van Daikin gemerkt?
Bij mij doet de Onecta-app sinds gisteren helemaal niets meer. Volledig wit scherm
Hebben meer mensen dat?
:strip_exif()/f/image/wFK4XkjGtuHI6uoLczooz0K3.jpg?f=fotoalbum_large)
No issues hier
|| Solar 7.4kwp oostwest + 850wp zuid + Deye 12K-SG04LP3-EU + 50kWh LiFePo4 || EHVX08S23EJ9W + ERGA06EAV3H ||
Woon jij in de sauna?
29 graden
1+12 | Polo 6R BlueGT 140PK | PS5
Klopt; overbelasting kan gedurende langere tijd. Voor elke zekering is er een karakteristiek die aangeeft hoe lang het duurt voordat de zekering afschakelt, afgezet tegen de stroom die er doorheen gaat. Als je die karakteristiek op zoekt zal het je waarschijnlijk verbazen hoe lang en hoe ver een te hoge nominale stroom overschreden kan worden.RVersteegen schreef op woensdag 17 januari 2024 @ 23:08:
[...]
Nu springen hoofdzekeringen er zover ik weet idd niet direct uit, dit zijn dit trage varianten blijkbaar.. dus je mag even over de max heen heb ik begrepen. (mischien weet iemand dit met zekerheid te zeggen) . maar ja tot hoever kun je gaan?
Daikin EHVH08S23EJ9W binnen, ERGA08EAV3H7 buiten | Alfen Eve Single Pro-Line 3-fase | HassIO | DJI Mini 2 | Paard | MK3 ST | fixt keukenapparatuur en WaDro | HT-A2 | gasloos | RF900R | KLR650
Nee werkt hier weer gewoon. App even hard afsluiten hielp bij mijpiieter schreef op donderdag 18 januari 2024 @ 10:15:
Hebben jullie nog iets van het vooraf in de app aangekondigde "onderhoud op 17 januari" van Daikin gemerkt?
Bij mij doet de Onecta-app sinds gisteren helemaal niets meer. Volledig wit scherm
Hebben meer mensen dat?
De BUH gaat echt alleen aan als de WP er wat aan heeft. Ook al zet je evenwicht op + 20 graden; hij gebruikt 'm alleen als dat zin heeft. Ik begreep dat ie het gaat doen om een te groot temperatuurverschil in de condensor te voorkomen; beter voor de levensduur.danny.s schreef op donderdag 18 januari 2024 @ 10:04:
Ik merk dat ik hier in een "defrost loop" begin te vallen.
[Afbeelding]
Het is sinds 08.30 mistig geworden, en inmiddel behoorlijk misting, dus extreem hoge luchtvochtigheid gok ik.
Zou dit dan toch een geschikt moment zijn om de BUH mee te laten werken? Omdat hij nu voordat hij weer terug kan vallen na het normale vermogen, alweer naar de volgende defrost ingaat.
Of deze pas bij laten schakelen als ik merk dat het begin af te koelen?
Daikin EHVH08S23EJ9W binnen, ERGA08EAV3H7 buiten | Alfen Eve Single Pro-Line 3-fase | HassIO | DJI Mini 2 | Paard | MK3 ST | fixt keukenapparatuur en WaDro | HT-A2 | gasloos | RF900R | KLR650
Zit wat in ja, heb hem nu aangezet. Alleen geen losse kWh meter voor de BUH, maar gok dat ik het wel kan zien het in totale verbruik als ie gebruikt wordt.RonJ schreef op donderdag 18 januari 2024 @ 10:05:
[...]
Waarom niet gewoon proberen? Mooi moment om (snel) het evt. verschil te zien.
Bij elke defrost zie ik in het totaal stroomverbruik een korte piek van 2000W. Of zou dat komen omdat de Tr te laag wordt? Dat zou volgens mij niet moeten kunnen (maar zal zo eens bij een defrost bij de unit gaan staan).
/f/image/ZRWmD6Qhs5tU8L63RvecM37q.png?f=fotoalbum_large)
Straks een vergelijken
Is de aanvoertemp,... als je mij ondertussen volgt op de live blog zowat... wist je dat
|| Solar 7.4kwp oostwest + 850wp zuid + Deye 12K-SG04LP3-EU + 50kWh LiFePo4 || EHVX08S23EJ9W + ERGA06EAV3H ||
Ik moest eerst de app verwijderen, daarna opnieuw geïnstalleerd en weer proberen in te loggen (5x).txgrl schreef op donderdag 18 januari 2024 @ 10:20:
[...]
Nee werkt hier weer gewoon. App even hard afsluiten hielp bij mij
Ik kreeg ook steeds die Captcha er bij en daar deed hij vervolgens niets mee.
Toen kwam hij met de melding dat het bij hun opgeslagen wachtwoord anders was dan wat ik in had getoetst.
Bij een volgende poging om in te loggen met nog steeds hetzelfde gebruikte wachtwoord lukte het "gewoon" wel en toen kwam dat Captcha scherm niet!.
Schiet mij maar lek...
Maar hij doet het dus weer
Ik heb dit een tijd geleden ook al eens gehad. Ze moeten daar maar geen onderhoud meer plegen...
Buiten-unit: ERGA08EVAH7 | Binnen-unit: EHVH08S18EJ9W | Kamerthermostaat: BRC1HHDAW | 116 m² Vloerverwarming | 3 open verdelers zonder pomp | 13 groepen (3/5/5) | Gasloos sinds 21-09-2023 | Vrijstaande jaren-30 woning, goed geïsoleerd. Schuimbeton vloer.
Onder de 25C retourtemperatuur gaat ie altijd aan bij een defrost (om de wisselaar op termijn heel te houden). Dat kan je niet uitschakelen, behalve door de zekering uit te schakelen. Maar dat kan wel eens (terechte) consequenties hebben voor je garantie.danny.s schreef op donderdag 18 januari 2024 @ 10:33:
Als ik deze bekijk, zou ik al bijna denken dat de BUH al af en toe mee werkt, ondanks dat evenwichttemperatur op -15 stond.
Bij elke defrost zie ik in het totaal stroomverbruik een korte piek van 2000W. Of zou dat komen omdat de Tr te laag wordt? Dat zou volgens mij niet moeten kunnen (maar zal zo eens bij een defrost bij de unit gaan staan).
[Afbeelding]
Straks een vergelijken
All-electric.
Waarschijnlijk beperkt hij dan per fase het vermogen. Of ik sluit 2 fasen aan. Er loopt iig wel een 5-aderige YmvK vanaf een 3f b16 aardlekautomaat.RonJ schreef op donderdag 18 januari 2024 @ 09:47:
[...]
Intern zijn het dan eigenlijk 3 losse 1-fase apparaten/inductiemodules meestal, dus dat zou goed kunnen. Voordeel is dan dat je de fases gewoon kan aanpassen qua volgorde. Maar hoe vaak ga je 3x volgas? Met goede pannen kom je daar nooit ook maar in de buurt, anders kan je een teflon-smelterij beginnen.
[...]
Vol in de wind is juist ook niet goed. De luchtfoto is nogal vaag (tip), maar ik zie geen no-go plek waar ie TE veel ingebouwd zou zijn. Liever op de grond dan op dat dak vol in het zicht en de wind.
[...]
Dat ga je op een telefoon-filmpje echt niet kunnen horen of op (dB-)waarde kunnen schatten. Dan moet je echt zelf gaan luisteren. Het hangt ook erg af van de dag, of er een SWW-run loopt, etc. hoeveel lawaai ie maakt. De mijne is normaliter vrij stil, maar tijdens de SWW run hoor je hem echt wel flink blazen. Ook worden alle buitenunits steeds lawaaiiger naarmate ze ouder worden, zeker als de ventilator niet regelmatig gereinigd wordt. Die wordt vuil en slijt een beetje op de rand, waardoor je steeds meer geluid krijgt. Maar toch: De Vaillant is wel echt zo'n beetje de stilste unit op de markt, ook tov een Daikin.
:fill(white):strip_exif()/f/image/Apaa7MNNkjKxQkXuqxs4jeHg.png?f=user_large)
2 rode plekken zijn de mogelijk plekken voor de buitenunit. De blauwe is waar de binnenunit komt (in de kelder). Waar ik mee zit is dat de achterbuurjongen een raam heeft op ongeveer 10 meter van de buitenunit, en als hij voor staat zit er 4 meter tussen de buitenunit en het eerste raam van de buurman. Echter ligt het huis van de buurman 2 meter lager en staat er bij mij een schutting. Die schutting zit vanaf de kant van de buurman ook nog eens 1.5 meter grond tegenaan. Dus het kan haast niet dat hij er last van krijgt, maar toch.
Als ik de keuze had tussen Vaillant en Daikin had ik waarschijnlijk ook voor Vaillant gekozen om deze reden. Alleen heb ik grote moeite met installateurs vinden. En 2 bedrijven die er een offerte voor gemaakt hebben was financieel eigenlijk niet interessant (terwijl de hardware net zo duur of zelfs goedkoper is dan Daikin).
Bij Daikin zit ik nu op (met altijd 230l vloermodel en zelf elektrawerk en graven geul t.b.v. mantelbuis):
Bedrijf A:
ERGA 4kW voor 13.900,-
ERGA 6kW voor 13.500,- (na onderhandelen)
Vaillant 55/6 met uniSTOR 190l voor 15.500,-
Bedrijf B:
ERGA 6kW voor 13.050,-
ERGA 8kW voor 13.600,-
Bedrijf C:
Mitsubishi Ecodan SUZ-SMW80VA met 200l vat voor 12.300,-
Wacht nog op offerte Daikin 6kW
Wacht nog op offerte Vailliant 55/6
Bedrijf D:
Vailliant 55/6 met uniSTOR 190l voor 18.300,-
Wacht nog op offerte Daikin 6kW
Bedrijf E:
NIBE S2125-12 voor ~18.500,-
Wat is wijsheid? Geen idee. Als ik het terug wil verdienen in de tijd dat ik er woon moet ik voor de ERGA06 voor 13k gaan of de Mitsu voor 12.3k.
9800X3D - RX 6900XT - Volvo S40 T5 '10 - Kever '74
Klopt, kan je zo opzoeken bij de fabrikant van een automaat. Voor smelt geldt de vuistregel, 40% overschrijding voor 40min voordat ie klapt.GJA schreef op donderdag 18 januari 2024 @ 10:20:
[...]
Klopt; overbelasting kan gedurende langere tijd. Voor elke zekering is er een karakteristiek die aangeeft hoe lang het duurt voordat de zekering afschakelt, afgezet tegen de stroom die er doorheen gaat. Als je die karakteristiek op zoekt zal het je waarschijnlijk verbazen hoe lang en hoe ver een te hoge nominale stroom overschreden kan worden.
All-electric.
Ik zou de leiding tussen binnen en buiten kort houden als mogelijk. Verder heb ik de 6kw, met koelen, aio binnenunit 230l. Prima tevreden mee. Ook ogv voor die prijs meen ik. Wel met de 9kw-3f variant (maar als aangegeven is mijn BUH max 2kw). Die 9kw zet ik aan mocht in noodgeval de compressor ermee stoppen, dan heb ik gewoon nog warmtapwater en verwarming in noodmodus met buh-only.Kuusj schreef op donderdag 18 januari 2024 @ 10:55:
[...]
Waarschijnlijk beperkt hij dan per fase het vermogen. Of ik sluit 2 fasen aan. Er loopt iig wel een 5-aderige YmvK vanaf een 3f b16 aardlekautomaat.
[Afbeelding]
2 rode plekken zijn de mogelijk plekken voor de buitenunit. De blauwe is waar de binnenunit komt (in de kelder). Waar ik mee zit is dat de achterbuurjongen een raam heeft op ongeveer 10 meter van de buitenunit, en als hij voor staat zit er 4 meter tussen de buitenunit en het eerste raam van de buurman. Echter ligt het huis van de buurman 2 meter lager en staat er bij mij een schutting. Die schutting zit vanaf de kant van de buurman ook nog eens 1.5 meter grond tegenaan. Dus het kan haast niet dat hij er last van krijgt, maar toch.
Als ik de keuze had tussen Vaillant en Daikin had ik waarschijnlijk ook voor Vaillant gekozen om deze reden. Alleen heb ik grote moeite met installateurs vinden. En 2 bedrijven die er een offerte voor gemaakt hebben was financieel eigenlijk niet interessant (terwijl de hardware net zo duur of zelfs goedkoper is dan Daikin).
Bij Daikin zit ik nu op (met altijd 230l vloermodel en zelf elektrawerk en graven geul t.b.v. mantelbuis):
Bedrijf A:
ERGA 4kW voor 13.900,-
ERGA 6kW voor 13.500,- (na onderhandelen)
Vaillant 55/6 met uniSTOR 190l voor 15.500,-
Bedrijf B:
ERGA 6kW voor 13.050,-
ERGA 8kW voor 13.600,-
Bedrijf C:
Mitsubishi Ecodan SUZ-SMW80VA met 200l vat voor 12.300,-
Wacht nog op offerte Daikin 6kW
Wacht nog op offerte Vailliant 55/6
Bedrijf D:
Vailliant 55/6 met uniSTOR 190l voor 18.300,-
Wacht nog op offerte Daikin 6kW
Bedrijf E:
NIBE S2125-12 voor ~18.500,-
Wat is wijsheid? Geen idee. Als ik het terug wil verdienen in de tijd dat ik er woon moet ik voor de ERGA06 voor 13k gaan of de Mitsu voor 12.3k.
|| Solar 7.4kwp oostwest + 850wp zuid + Deye 12K-SG04LP3-EU + 50kWh LiFePo4 || EHVX08S23EJ9W + ERGA06EAV3H ||
18,5K voor een warmtepompje.Kuusj schreef op donderdag 18 januari 2024 @ 10:55:
[...]
Waarschijnlijk beperkt hij dan per fase het vermogen. Of ik sluit 2 fasen aan. Er loopt iig wel een 5-aderige YmvK vanaf een 3f b16 aardlekautomaat.
[Afbeelding]
2 rode plekken zijn de mogelijk plekken voor de buitenunit. De blauwe is waar de binnenunit komt (in de kelder). Waar ik mee zit is dat de achterbuurjongen een raam heeft op ongeveer 10 meter van de buitenunit, en als hij voor staat zit er 4 meter tussen de buitenunit en het eerste raam van de buurman. Echter ligt het huis van de buurman 2 meter lager en staat er bij mij een schutting. Die schutting zit vanaf de kant van de buurman ook nog eens 1.5 meter grond tegenaan. Dus het kan haast niet dat hij er last van krijgt, maar toch.
Als ik de keuze had tussen Vaillant en Daikin had ik waarschijnlijk ook voor Vaillant gekozen om deze reden. Alleen heb ik grote moeite met installateurs vinden. En 2 bedrijven die er een offerte voor gemaakt hebben was financieel eigenlijk niet interessant (terwijl de hardware net zo duur of zelfs goedkoper is dan Daikin).
Bij Daikin zit ik nu op (met altijd 230l vloermodel en zelf elektrawerk en graven geul t.b.v. mantelbuis):
Bedrijf A:
ERGA 4kW voor 13.900,-
ERGA 6kW voor 13.500,- (na onderhandelen)
Vaillant 55/6 met uniSTOR 190l voor 15.500,-
Bedrijf B:
ERGA 6kW voor 13.050,-
ERGA 8kW voor 13.600,-
Bedrijf C:
Mitsubishi Ecodan SUZ-SMW80VA met 200l vat voor 12.300,-
Wacht nog op offerte Daikin 6kW
Wacht nog op offerte Vailliant 55/6
Bedrijf D:
Vailliant 55/6 met uniSTOR 190l voor 18.300,-
Wacht nog op offerte Daikin 6kW
Bedrijf E:
NIBE S2125-12 voor ~18.500,-
Wat is wijsheid? Geen idee. Als ik het terug wil verdienen in de tijd dat ik er woon moet ik voor de ERGA06 voor 13k gaan of de Mitsu voor 12.3k.
Ik ben verder niet zo bang voor het geluid op 10m. Of slaapt je achterbuurjongen de hele winter met het raam open? Ik denk wel dat de variant aan de voorkant uiteindelijk minder tot helemaal niet hoorbaar is bij de buren. En kortere leidingen buiten is altijd beter.
Maarm, daar de arotherm een monoblock is waar je verder geen f-gassen voor nodig hebt, heb je al eens overwogen om gewoon de spullen te bestellen en een lokale loodgieter te bellen voor het leidingwerk? Of het zelf te doen. Als je zelf al de geul gaat graven en de elektra gaat regelen heb je het zware werk al gedaan en is dat ook allemaal zo moeilijk niet meer.
All-electric.
/f/image/7SIIbPA39INeNN9mmZva9Vz7.png?f=fotoalbum_large)
Terwijl optisch gezien niet echt ijs erop staat (of in de 'lamellen'). Ik vraag me serieus af of er niet overdreven veel ge-defrost wordt.
Andere vraag; De backup heater staat in de configuratie aan maar zie ik nooit aanspringen. Wat is de 'trigger' hiervoor normaal?
[ Voor 11% gewijzigd door SirLikeAlot op 18-01-2024 11:11 ]
Die hebben allemaal geen tijd. De eerste die 'ja' zei is een ZZP'er die veel bij mijn ouders gedaan heeft. Maar die zit vol tot juni en wilde eigenlijk eind 2023 al met pensioenRonJ schreef op donderdag 18 januari 2024 @ 11:07:
[...]
18,5K voor een warmtepompje.![]()
Ik ben verder niet zo bang voor het geluid op 10m. Of slaapt je achterbuurjongen de hele winter met het raam open? Ik denk wel dat de variant aan de voorkant uiteindelijk minder tot helemaal niet hoorbaar is bij de buren. En kortere leidingen buiten is altijd beter.
Maarm, daar de arotherm een monoblock is waar je verder geen f-gassen voor nodig hebt, heb je al eens overwogen om gewoon de spullen te bestellen en een lokale loodgieter te bellen voor het leidingwerk? Of het zelf te doen. Als je zelf al de geul gaat graven en de elektra gaat regelen heb je het zware werk al gedaan en is dat ook allemaal zo moeilijk niet meer.
En ja, het irriteert me tot op het bot dat ik er zo veel geld voor kwijt ga zijn. Zeker omdat ik dus inderdaad al het zware werk gedaan heb of ga doen en dan een bedrijf nog 5.500,- betaal voor 500,- kleinmateriaal en 5000,- arbeid. Mijn vriendin is er langzaam klaar mee en heeft liever dat ik ja zeg tegen die van Daikin voor 13k.
9800X3D - RX 6900XT - Volvo S40 T5 '10 - Kever '74
Wel interessant dat er dan door een aantal gezegd wordt in dit topic dat je de BUH uit moet zetten of de evenwichtstemperatuur op -15 moet instellen. Kennelijk kan hij gewoon op de standaardinstelling 0 graden blijven staan?GJA schreef op donderdag 18 januari 2024 @ 10:22:
[...]
De BUH gaat echt alleen aan als de WP er wat aan heeft. Ook al zet je evenwicht op + 20 graden; hij gebruikt 'm alleen als dat zin heeft. Ik begreep dat ie het gaat doen om een te groot temperatuurverschil in de condensor te voorkomen; beter voor de levensduur.
Herkenbaar. Ik wacht ook alweer ruim een maand op beloofde offertes van de loodgieter en aannemer die ik gevraagd heb. Ze zijn gewoon allemaal te druk.Kuusj schreef op donderdag 18 januari 2024 @ 11:11:
[...]
Die hebben allemaal geen tijd. De eerste die 'ja' zei is een ZZP'er die veel bij mijn ouders gedaan heeft. Maar die zit vol tot juni en wilde eigenlijk eind 2023 al met pensioenOok op zijn 'offerte' wacht ik nog. Maar je weet hoe dat gaat: "morgen bel ik je".. 3 dagen later nog steeds niks.
En ja, het irriteert me tot op het bot dat ik er zo veel geld voor kwijt ga zijn. Zeker omdat ik dus inderdaad al het zware werk gedaan heb of ga doen en dan een bedrijf nog 5.500,- betaal voor 500,- kleinmateriaal en 5000,- arbeid. Mijn vriendin is er langzaam klaar mee en heeft liever dat ik ja zeg tegen die van Daikin voor 13k.
Dan is het eigenlijk wel simpel, wil je ontzorgd worden of elders naar kunnen wijzen (je leest hier wat je daarvan in de praktijk gemiddeld van kan verwachten
Of je gaat voor wat je dus eigenlijk wil en huurt/leent bij de warmtejuwelier een perstang en doet het gewoon helemaal zelf. Dan heb je misschien niet de volledige garantie, maar Vaillant is niet de moeilijkste richting particulieren van wat ik hoor en van het prijsverschil kan je sowieso nog 2 hele nieuwe monoblocks kopen.
All-electric.
Ik vermoed dat dat in de firmware updates zit. Toen mijn pomp geplaatst werd was het zeker geen sporadisch gebruik met de BUH op toegestaan, dat zal vast de nodige klachten opgeleverd hebben. Ik denk dat het met de nieuwere software versies inmiddels wel werkt zoals het hoort.Atomius schreef op donderdag 18 januari 2024 @ 11:17:
[...]
Wel interessant dat er dan door een aantal gezegd wordt in dit topic dat je de BUH uit moet zetten of de evenwichtstemperatuur op -15 moet instellen. Kennelijk kan hij gewoon op de standaardinstelling 0 graden blijven staan?
All-electric.
Ahh ok, dat zou een hoop verklaren.RonJ schreef op donderdag 18 januari 2024 @ 11:21:
[...]
Ik vermoed dat dat in de firmware updates zit. Toen mijn pomp geplaatst werd was het zeker geen sporadisch gebruik met de BUH op toegestaan, dat zal vast de nodige klachten opgeleverd hebben. Ik denk dat het met de nieuwere software versies inmiddels wel werkt zoals het hoort.
Ik heb zelf geen dongle en dus nooit een firmwareupdate gedaan dus ik laat hem dan maar op -10 staan.
Mijn HW meter ziet de BUH wel soms aangaan, terwijl in ESP zie je m niet aangaan. Staat ie op toegestaant en evenwicht op +5 ofzo? Verder, moet je echt 35-36 aanvoer hebben? Hoe hoger de aanvoer hoe meer defrosts je ook hebt...SirLikeAlot schreef op donderdag 18 januari 2024 @ 11:10:
Leuk, toch flink wat mensen uit zuid-limburg met een Daikin WP.Die van mij is nu met de dikke laag sneeuw in een defrost overkill terecht gekomen;
[Afbeelding]
Terwijl optisch gezien niet echt ijs erop staat (of in de 'lamellen'). Ik vraag me serieus af of er niet overdreven veel ge-defrost wordt.
Andere vraag; De backup heater staat in de configuratie aan maar zie ik nooit aanspringen. Wat is de 'trigger' hiervoor normaal?
|| Solar 7.4kwp oostwest + 850wp zuid + Deye 12K-SG04LP3-EU + 50kWh LiFePo4 || EHVX08S23EJ9W + ERGA06EAV3H ||
Klopt, in het begin (nu moet ik zeggen dat dit voor de eerste firmware update was) dacht ik ook dat BUH op beperkt moest staan en evenwicht op 0-15. Echter nu gaat het prima op, toegstaan + temp op +5 of +10.Atomius schreef op donderdag 18 januari 2024 @ 11:17:
[...]
Wel interessant dat er dan door een aantal gezegd wordt in dit topic dat je de BUH uit moet zetten of de evenwichtstemperatuur op -15 moet instellen. Kennelijk kan hij gewoon op de standaardinstelling 0 graden blijven staan?
Het ding helpt soms heel even, trekt ook nauwelijks stroom dan die betekenis heeft.
|| Solar 7.4kwp oostwest + 850wp zuid + Deye 12K-SG04LP3-EU + 50kWh LiFePo4 || EHVX08S23EJ9W + ERGA06EAV3H ||
Ja, er worden bizarre prijzen in deze markt gevraagd. Ik had het al eerder geschreven, maar ERGA06 voor 13k is geen slechte deal; is 10k na subsidie. Mijn ERGA06 was 9k na subsidie maar (1) die offerte heb ik meer dan een jaar geleden getekend (inflatie!) en (2) ik heb een wandmodel met losse boiler, die zijn net wat goedkoper dan de all in ones.Kuusj schreef op donderdag 18 januari 2024 @ 10:55:
[...]
Waarschijnlijk beperkt hij dan per fase het vermogen. Of ik sluit 2 fasen aan. Er loopt iig wel een 5-aderige YmvK vanaf een 3f b16 aardlekautomaat.
[Afbeelding]
2 rode plekken zijn de mogelijk plekken voor de buitenunit. De blauwe is waar de binnenunit komt (in de kelder). Waar ik mee zit is dat de achterbuurjongen een raam heeft op ongeveer 10 meter van de buitenunit, en als hij voor staat zit er 4 meter tussen de buitenunit en het eerste raam van de buurman. Echter ligt het huis van de buurman 2 meter lager en staat er bij mij een schutting. Die schutting zit vanaf de kant van de buurman ook nog eens 1.5 meter grond tegenaan. Dus het kan haast niet dat hij er last van krijgt, maar toch.
Als ik de keuze had tussen Vaillant en Daikin had ik waarschijnlijk ook voor Vaillant gekozen om deze reden. Alleen heb ik grote moeite met installateurs vinden. En 2 bedrijven die er een offerte voor gemaakt hebben was financieel eigenlijk niet interessant (terwijl de hardware net zo duur of zelfs goedkoper is dan Daikin).
Bij Daikin zit ik nu op (met altijd 230l vloermodel en zelf elektrawerk en graven geul t.b.v. mantelbuis):
Bedrijf A:
ERGA 4kW voor 13.900,-
ERGA 6kW voor 13.500,- (na onderhandelen)
Vaillant 55/6 met uniSTOR 190l voor 15.500,-
Bedrijf B:
ERGA 6kW voor 13.050,-
ERGA 8kW voor 13.600,-
Bedrijf C:
Mitsubishi Ecodan SUZ-SMW80VA met 200l vat voor 12.300,-
Wacht nog op offerte Daikin 6kW
Wacht nog op offerte Vailliant 55/6
Bedrijf D:
Vailliant 55/6 met uniSTOR 190l voor 18.300,-
Wacht nog op offerte Daikin 6kW
Bedrijf E:
NIBE S2125-12 voor ~18.500,-
Wat is wijsheid? Geen idee. Als ik het terug wil verdienen in de tijd dat ik er woon moet ik voor de ERGA06 voor 13k gaan of de Mitsu voor 12.3k.
Als je toevallig in regio zuid woont, mag je gerust een keer mijn buitenunit komen beluisteren.
Check mijn thuisbatterijsimulator
Ik schat zo in dat je dan echt een stuk minder fijn de boel hebt draaien dan wanneer je m connect met Onecta en fw updates doet.Atomius schreef op donderdag 18 januari 2024 @ 11:23:
[...]
Ahh ok, dat zou een hoop verklaren.
Ik heb zelf geen dongle en dus nooit een firmwareupdate gedaan dus ik laat hem dan maar op -10 staan.
Sterker nog; als ik geen fw deed/of kon doen, dan konden ze het ding weer komen afbreken. Dan accepteerde ik de hele werking en regeling niet.
|| Solar 7.4kwp oostwest + 850wp zuid + Deye 12K-SG04LP3-EU + 50kWh LiFePo4 || EHVX08S23EJ9W + ERGA06EAV3H ||
Ok, maar waarom dan? Wat mis ik? Behalve de BUH die minder meedoet.PCJR schreef op donderdag 18 januari 2024 @ 11:34:
[...]
Ik schat zo in dat je dan echt een stuk minder fijn de boel hebt draaien dan wanneer je m connect met Onecta en fw updates doet.
Sterker nog; als ik geen fw deed/of kon doen, dan konden ze het ding weer komen afbreken. Dan accepteerde ik de hele werking en regeling niet.
Heb je ook gekeken of je gemeentelijke subsidie kunt krijgen? Sommige gemeentes geven nog extra subsidie bovenop de ISDE subsidieKuusj schreef op donderdag 18 januari 2024 @ 10:55:
[...]
Waarschijnlijk beperkt hij dan per fase het vermogen. Of ik sluit 2 fasen aan. Er loopt iig wel een 5-aderige YmvK vanaf een 3f b16 aardlekautomaat.
[Afbeelding]
2 rode plekken zijn de mogelijk plekken voor de buitenunit. De blauwe is waar de binnenunit komt (in de kelder). Waar ik mee zit is dat de achterbuurjongen een raam heeft op ongeveer 10 meter van de buitenunit, en als hij voor staat zit er 4 meter tussen de buitenunit en het eerste raam van de buurman. Echter ligt het huis van de buurman 2 meter lager en staat er bij mij een schutting. Die schutting zit vanaf de kant van de buurman ook nog eens 1.5 meter grond tegenaan. Dus het kan haast niet dat hij er last van krijgt, maar toch.
Als ik de keuze had tussen Vaillant en Daikin had ik waarschijnlijk ook voor Vaillant gekozen om deze reden. Alleen heb ik grote moeite met installateurs vinden. En 2 bedrijven die er een offerte voor gemaakt hebben was financieel eigenlijk niet interessant (terwijl de hardware net zo duur of zelfs goedkoper is dan Daikin).
Bij Daikin zit ik nu op (met altijd 230l vloermodel en zelf elektrawerk en graven geul t.b.v. mantelbuis):
Bedrijf A:
ERGA 4kW voor 13.900,-
ERGA 6kW voor 13.500,- (na onderhandelen)
Vaillant 55/6 met uniSTOR 190l voor 15.500,-
Bedrijf B:
ERGA 6kW voor 13.050,-
ERGA 8kW voor 13.600,-
Bedrijf C:
Mitsubishi Ecodan SUZ-SMW80VA met 200l vat voor 12.300,-
Wacht nog op offerte Daikin 6kW
Wacht nog op offerte Vailliant 55/6
Bedrijf D:
Vailliant 55/6 met uniSTOR 190l voor 18.300,-
Wacht nog op offerte Daikin 6kW
Bedrijf E:
NIBE S2125-12 voor ~18.500,-
Wat is wijsheid? Geen idee. Als ik het terug wil verdienen in de tijd dat ik er woon moet ik voor de ERGA06 voor 13k gaan of de Mitsu voor 12.3k.
http://tweakers.net/gallery/103719/sys.
Ah, blijkbaar had ik het evenwicht op -5 staan. Dan gaat de BUH dus pas werken als het onder -5 vriest...PCJR schreef op donderdag 18 januari 2024 @ 11:29:
[...]
Mijn HW meter ziet de BUH wel soms aangaan, terwijl in ESP zie je m niet aangaan. Staat ie op toegestaant en evenwicht op +5 ofzo? Verder, moet je echt 35-36 aanvoer hebben? Hoe hoger de aanvoer hoe meer defrosts je ook hebt...
:fill(white):strip_exif()/f/image/UfH2G2F5bw85m65GzZXLRoIy.png?f=user_large)
ESPAltherma ziet dit bij mij overigens meteen goed...
De 35-36 aanvoer is vrees ik wel harde realiteit nu voor me, zet ik het lager dan merk ik dat vloer/huis uiteindelijk afkoelt en dat de WP dat hiermee niet trekt. Of is er dan nog een andere optie om dit te verbeteren, en dan vooral in deze koude dagen? (grotere flow oid?)
Dat kun je pas na enkele dagen zeggen, en dan moet je ook de buh op een aparte hw dinrailmeter hebbenSirLikeAlot schreef op donderdag 18 januari 2024 @ 11:52:
[...]
ESPAltherma ziet dit bij mij overigens meteen goed...
|| Solar 7.4kwp oostwest + 850wp zuid + Deye 12K-SG04LP3-EU + 50kWh LiFePo4 || EHVX08S23EJ9W + ERGA06EAV3H ||
Ik overdrijf wat, maar ik vond toen een week de unit erg bagger draaien, hoog verbruik, veel buh, onrustig, weet niet wat er nog allemaal was. Na de fw updates was t prima. Dus ik raad dit sterk aanAtomius schreef op donderdag 18 januari 2024 @ 11:35:
[...]
Ok, maar waarom dan? Wat mis ik? Behalve de BUH die minder meedoet.
|| Solar 7.4kwp oostwest + 850wp zuid + Deye 12K-SG04LP3-EU + 50kWh LiFePo4 || EHVX08S23EJ9W + ERGA06EAV3H ||
Een lagere awt gaat de wp juist beter trekkenSirLikeAlot schreef op donderdag 18 januari 2024 @ 11:52:
[...]
De 35-36 aanvoer is vrees ik wel harde realiteit nu voor me, zet ik het lager dan merk ik dat vloer/huis uiteindelijk afkoelt en dat de WP dat hiermee niet trekt. Of is er dan nog een andere optie om dit te verbeteren, en dan vooral in deze koude dagen? (grotere flow oid?)
|| Solar 7.4kwp oostwest + 850wp zuid + Deye 12K-SG04LP3-EU + 50kWh LiFePo4 || EHVX08S23EJ9W + ERGA06EAV3H ||
Haha oke. Maar kan misschien ook komen door je instellingen dan? Hier namelijk verder wel tevreden hoor.PCJR schreef op donderdag 18 januari 2024 @ 12:04:
[...]
Ik overdrijf wat, maar ik vond toen een week de unit erg bagger draaien, hoog verbruik, veel buh, onrustig, weet niet wat er nog allemaal was. Na de fw updates was t prima. Dus ik raad dit sterk aan
Ik had mijn installateur gevraagd over zo'n dongle maar die was er totaal niet enthousiast over. Houd hem liever nog even te vriend tijdens de eerste periode. Heb niet zo'n zin in gedoe als firmwareupdates mislukken o.i.d.
[ Voor 31% gewijzigd door Atomius op 18-01-2024 12:14 ]
Ik heb (nog) geen fijne tooling als ESP en moet het vnm doen met de P1 poort.SirLikeAlot schreef op donderdag 18 januari 2024 @ 11:52:
[...]
Ah, blijkbaar had ik het evenwicht op -5 staan. Dan gaat de BUH dus pas werken als het onder -5 vriest...Aangepast naar 0 en meteen slaat de BUH aan nu:
[Afbeelding]
ESPAltherma ziet dit bij mij overigens meteen goed...
De 35-36 aanvoer is vrees ik wel harde realiteit nu voor me, zet ik het lager dan merk ik dat vloer/huis uiteindelijk afkoelt en dat de WP dat hiermee niet trekt. Of is er dan nog een andere optie om dit te verbeteren, en dan vooral in deze koude dagen? (grotere flow oid?)
Gisteravond heb ik de aanvoer temp iets verlaagd en de curve iets aangepast (die was na m'n H7-06 error op max gezet door de installateur)
En dit verteld mij aan de de BUH de hele nacht heeft meegedraaid - parallel met de normale WP operatie. Kan dat?
(ik geen Defrost aan/uit e.d. )
Power consumption op fase 3:
:fill(white):strip_exif()/f/image/pSPhcBRV8rdIiH8lIyifiTQS.png?f=user_large)
:strip_exif()/f/image/AXpNygdaYE6jhHL9yjHhRTGk.jpg?f=fotoalbum_large)
en dat rechte streepje tussen 13.00 - 16.00 gisteren was de ONECTA onderhoud
Daikin EBLA09D3W1, NIBE F130 + VPD10-300
FTFY.Atomius schreef op donderdag 18 januari 2024 @ 12:14:
[...]
Ik had mijn installateur gevraagd over zo'n dongle maar die was er totaal niet enthousiast over is een boomer en snapt he-le-maal niks van wifi en netwerken en wil daar geen support op gaan geven.
Ik begreep niet helemaal wat er wel of niet enthousiast over valt te zijn, het werkt gewoon goed bij daikin en is tegenwoordig ook standaard. Je kan toch geen warmtepompen of airco's of andere apparaten meer ophangen zonder app tegenwoordig. Dat verwacht de consument (en fabrikant) gewoon.
Enige dingetje is dat het wifi bereik in een stalen doos niet overhoudt, dat kan gezien de locaties van de meeste binnenunits nog wel eens problematisch zijn. Maar dan is er als alternatief de bedrade adapter.
All-electric.
Hier heb je natuurlijk helemaal gelijk in..RonJ schreef op donderdag 18 januari 2024 @ 12:23:
[...]
FTFY.
Ik begreep niet helemaal wat er wel of niet enthousiast over valt te zijn, het werkt gewoon goed bij daikin en is tegenwoordig ook standaard. Je kan toch geen warmtepompen of airco's of andere apparaten meer ophangen zonder app tegenwoordig. Dat verwacht de consument (en fabrikant) gewoon.
Enige dingetje is dat het wifi bereik in een stalen doos niet overhoudt, dat kan gezien de locaties van de meeste binnenunits nog wel eens problematisch zijn. Maar dan is er als alternatief de bedrade adapter.
Blijven al je instellingen goed bewaard na zo'n update? Vast wel he
Heb het begin gemist: maar heb je alle papieren nog?Atomius schreef op donderdag 18 januari 2024 @ 12:14:
[...]
Haha oke. Maar kan misschien ook komen door je instellingen dan? Hier namelijk verder wel tevreden hoor.
Ik had mijn installateur gevraagd over zo'n dongle maar die was er totaal niet enthousiast over. Houd hem liever nog even te vriend tijdens de eerste periode. Heb niet zo'n zin in gedoe als firmwareupdates mislukken o.i.d.
Bij mij (nieuwbouw, oplevering 30-11 jl.) zat de internet sd-kaart tussen die papieren verstopt... Zelf er maar in gedaan.
1+12 | Polo 6R BlueGT 140PK | PS5
Ik doe echt veel met Onecta, als ik op mn werk zie dat de temp in de woonkamer te ver zakt, stel ik even bij met de Onecta. Ook de airco stel ik ermee in, of pas ik aan vanuit de auto.Atomius schreef op donderdag 18 januari 2024 @ 12:14:
[...]
Haha oke. Maar kan misschien ook komen door je instellingen dan? Hier namelijk verder wel tevreden hoor.
Ik had mijn installateur gevraagd over zo'n dongle maar die was er totaal niet enthousiast over. Houd hem liever nog even te vriend tijdens de eerste periode. Heb niet zo'n zin in gedoe als firmwareupdates mislukken o.i.d.
En....dat mislukt niet... en indien wel, dan is Daikin of de installateur gewoon weer de oplosser... ik zou t liever nu doen dan na 1 jaar of langer, als er dan geziek is is t van ja maar meneer daar komt u nu pas mee.
Jij bent de baas he.
|| Solar 7.4kwp oostwest + 850wp zuid + Deye 12K-SG04LP3-EU + 50kWh LiFePo4 || EHVX08S23EJ9W + ERGA06EAV3H ||
Ja maar daar doen ze niks aan helaas..Rainesh schreef op donderdag 18 januari 2024 @ 11:39:
[...]
Heb je ook gekeken of je gemeentelijke subsidie kunt krijgen? Sommige gemeentes geven nog extra subsidie bovenop de ISDE subsidie
Hierna zal ik erover proberen op te houden, maar:
Nu net weer een offerte voor Daikin. Let op, ik heb dus met deze afgesproken een offerte te krijgen voor een ERGA06 met 230l vloermodel en een Vaillant 55/6. Ik kreeg een offerte voor een Mitsubishi, en na een beetje zeuren de toezegging dat ik alsnog de offerte voor de ERGA06 en Vaillant kreeg (nota bene met afspraak dat dit 2 dagen geleden zou zijn). Krijg ik dus binnen:
- Daikin Altherma 3 R MT 8kW
- ELVH12S18E9W 180l vloermodel
- Madoka
- Magneetfilter
Voor 14.300,-. (Madoka voor 250,- en de magneetafscheider voor 400,-). Dus dit is precies wat ik bedoel. Je vraagt expliciet voor een bepaald model, je schrijft dat op. Je stuurt de offerte van compleet iets anders. Je maakt alsnog de offerte voor dat wat je afgesproken hebt en maakt die dan met een medium temp WP die te groot is met een binnenunit die te klein (180l) qua SWW is. Buiten dat de prijs onzinnig is. Wat moet ik hier nu mee?
Ik ga die ZZP'er nog maar eens bellen
9800X3D - RX 6900XT - Volvo S40 T5 '10 - Kever '74
Kuusj schreef op donderdag 18 januari 2024 @ 13:14:
[...]
Ja maar daar doen ze niks aan helaas..
Hierna zal ik erover proberen op te houden, maar:
Nu net weer een offerte voor Daikin. Let op, ik heb dus met deze afgesproken een offerte te krijgen voor een ERGA06 met 230l vloermodel en een Vaillant 55/6. Ik kreeg een offerte voor een Mitsubishi, en na een beetje zeuren de toezegging dat ik alsnog de offerte voor de ERGA06 en Vaillant kreeg (nota bene met afspraak dat dit 2 dagen geleden zou zijn). Krijg ik dus binnen:
- Daikin Altherma 3 R MT 8kW
- ELVH12S18E9W 180l vloermodel
- Madoka
- Magneetfilter
Voor 14.300,-. (Madoka voor 250,- en de magneetafscheider voor 400,-). Dus dit is precies wat ik bedoel. Je vraagt expliciet voor een bepaald model, je schrijft dat op. Je stuurt de offerte van compleet iets anders. Je maakt alsnog de offerte voor dat wat je afgesproken hebt en maakt die dan met een medium temp WP die te groot is met een binnenunit die te klein (180l) qua SWW is. Buiten dat de prijs onzinnig is. Wat moet ik hier nu mee?
Ik ga die ZZP'er nog maar eens bellen
Check mijn thuisbatterijsimulator
Ik doelde erop dat ESPAltherma netjes lijkt te zien dat de heater aan of uit is, niet het verbruik ervan. Verbruik kan ik wel ook zien via de P1, maar is natuurlijk voor het hele huis;PCJR schreef op donderdag 18 januari 2024 @ 12:03:
[...]
Dat kun je pas na enkele dagen zeggen, en dan moet je ook de buh op een aparte hw dinrailmeter hebben
:fill(white):strip_exif()/f/image/qSOwpSZl3TgTaowR1dFjoiEw.png?f=user_large)
De pieken zijn overduidelijk de BUH. Wat een verbruik meteen
Delta T volgens ESPAltherma gemiddeld rond de 5.PCJR schreef op donderdag 18 januari 2024 @ 12:06:
[...]
Een lagere awt gaat de wp juist beter trekkenHet ligt dan ook een beetje eraan wat de retour doet/gaat doen, en welke dT heb je nu? Afgifte systeem, m2, isolatie?
Situatie; Ongeveer 70m3 vloerverwarming met 4 radiatoren onder en de rest zijn op bovenverdieping alleen radiatoren (die onder de 35 graden ook weinig doen). Isolatie is in orde (hr++/ spouwmuur/ kruipruimteisolatie/ bouwjaar 1995) maar kan wel stukken beter qua tochten in huis... mijn warmtebeeldcamera komt er binnenkort aan!
Je weet iig met wie je niet in zee moet...Kuusj schreef op donderdag 18 januari 2024 @ 13:14:
[...]
Ja maar daar doen ze niks aan helaas..
Hierna zal ik erover proberen op te houden, maar:
Nu net weer een offerte voor Daikin. Let op, ik heb dus met deze afgesproken een offerte te krijgen voor een ERGA06 met 230l vloermodel en een Vaillant 55/6. Ik kreeg een offerte voor een Mitsubishi, en na een beetje zeuren de toezegging dat ik alsnog de offerte voor de ERGA06 en Vaillant kreeg (nota bene met afspraak dat dit 2 dagen geleden zou zijn). Krijg ik dus binnen:
- Daikin Altherma 3 R MT 8kW
- ELVH12S18E9W 180l vloermodel
- Madoka
- Magneetfilter
Voor 14.300,-. (Madoka voor 250,- en de magneetafscheider voor 400,-). Dus dit is precies wat ik bedoel. Je vraagt expliciet voor een bepaald model, je schrijft dat op. Je stuurt de offerte van compleet iets anders. Je maakt alsnog de offerte voor dat wat je afgesproken hebt en maakt die dan met een medium temp WP die te groot is met een binnenunit die te klein (180l) qua SWW is. Buiten dat de prijs onzinnig is. Wat moet ik hier nu mee?
Ik ga die ZZP'er nog maar eens bellen
All-electric.
Voor wie later nog eens door dit topic zoekt. Het is inderdaad koelvloeistof lekkage. In ons geval aan de binnenzijde van de woning.Barse87 schreef op donderdag 18 januari 2024 @ 07:59:
[...]
F3-00 kregen wij vorig jaar ook heel af en toe bij koud weer maar dat werd steeds vaker, totdat het in de zomer bij iedere SWW-run voorkwam. Feenstra heeft het probleem bij ons verholpen; oorzaak was lekkende koelmiddel bij de koppeling van de buitenunit.
Dit zorgt er tevens voor dat je meer gaat verbruiken omdat de warmtepomp steeds harder moet werken om het water te verwarmen…
Sinds ik vanochtend de evenwichtstemp heb aangepast naar 0 (ipv -15), heeft de BUH volgens mij uiteindelijk niets gedaan. Kan iig niets zien wat hier op duidt in de P1 meter.
Helaas niet meer bij de unit gestaan om te kijken of Tr onder de 25 kwam, maar ook die piekjes in de P1 meter die ik vannacht tijdens een defrost wel zag, heb ik sinds 9u vanochtend niet meer gezien.
Bel ze waarom je geen offerte 6kw 230l hebt gekregen. Dat wil je net. Dus t is dat of niks.Kuusj schreef op donderdag 18 januari 2024 @ 13:14:
[...]
Ja maar daar doen ze niks aan helaas..
Hierna zal ik erover proberen op te houden, maar:
Nu net weer een offerte voor Daikin. Let op, ik heb dus met deze afgesproken een offerte te krijgen voor een ERGA06 met 230l vloermodel en een Vaillant 55/6. Ik kreeg een offerte voor een Mitsubishi, en na een beetje zeuren de toezegging dat ik alsnog de offerte voor de ERGA06 en Vaillant kreeg (nota bene met afspraak dat dit 2 dagen geleden zou zijn). Krijg ik dus binnen:
- Daikin Altherma 3 R MT 8kW
- ELVH12S18E9W 180l vloermodel
- Madoka
- Magneetfilter
Voor 14.300,-. (Madoka voor 250,- en de magneetafscheider voor 400,-). Dus dit is precies wat ik bedoel. Je vraagt expliciet voor een bepaald model, je schrijft dat op. Je stuurt de offerte van compleet iets anders. Je maakt alsnog de offerte voor dat wat je afgesproken hebt en maakt die dan met een medium temp WP die te groot is met een binnenunit die te klein (180l) qua SWW is. Buiten dat de prijs onzinnig is. Wat moet ik hier nu mee?
Ik ga die ZZP'er nog maar eens bellen
Heb ik ook zo gedaan
|| Solar 7.4kwp oostwest + 850wp zuid + Deye 12K-SG04LP3-EU + 50kWh LiFePo4 || EHVX08S23EJ9W + ERGA06EAV3H ||
Smaakt dat lekker, beetje R32?txgrl schreef op donderdag 18 januari 2024 @ 14:18:
[...]
Voor wie later nog eens door dit topic zoekt. Het is inderdaad koelvloeistof lekkage. In ons geval aan de binnenzijde van de woning.
|| Solar 7.4kwp oostwest + 850wp zuid + Deye 12K-SG04LP3-EU + 50kWh LiFePo4 || EHVX08S23EJ9W + ERGA06EAV3H ||
Of die BUH iets doet zie je denk ik totaal niet op de P1 meter. Wel nog net op een losse socket of dinrail meter;danny.s schreef op donderdag 18 januari 2024 @ 15:01:
De mist is opgetrokken, en zowaar al anderhalf uur geen defrost gehad.
Sinds ik vanochtend de evenwichtstemp heb aangepast naar 0 (ipv -15), heeft de BUH volgens mij uiteindelijk niets gedaan. Kan iig niets zien wat hier op duidt in de P1 meter.
Helaas niet meer bij de unit gestaan om te kijken of Tr onder de 25 kwam, maar ook die piekjes in de P1 meter die ik vannacht tijdens een defrost wel zag, heb ik sinds 9u vanochtend niet meer gezien.
:strip_exif()/f/image/KQOcHNAlDyoCfr6lJXW885Lm.jpg?f=fotoalbum_large)
                                                || Solar 7.4kwp oostwest + 850wp zuid + Deye 12K-SG04LP3-EU + 50kWh LiFePo4 || EHVX08S23EJ9W + ERGA06EAV3H ||
In 1 van m’n eerdere screenshot van de P1 meter waren er wel bij elke defrost 2kW piekjes te zien. Zou niet weten wie anders dan de WP dit zou kunnen zijn. Of het aanspringen van de BUH moet extreem kort zijn, dan kan ik me wel voorstellen dat je het niet ziet op de P1 meter.PCJR schreef op donderdag 18 januari 2024 @ 15:36:
[...]
Of die BUH iets doet zie je denk ik totaal niet op de P1 meter. Wel nog net op een losse socket of dinrail meter;
[Afbeelding]
[Afbeelding]
Ja snap ik maar dat zou dan al de derde poging zijn om de juiste offerte te krijgen. En het is niet alsof de eerste 2 pogingen zo gunstig leken dat hst me de moeite waard lijkt om er een derde keer achteraan te gaan.PCJR schreef op donderdag 18 januari 2024 @ 15:34:
[...]
Bel ze waarom je geen offerte 6kw 230l hebt gekregen. Dat wil je net. Dus t is dat of niks.
Heb ik ook zo gedaan
Mocht hij bellen ga ik er wel wat van zeggen, vind het eigenlijk te belachelijk voor woorden. Kost mij een hoop tijd en lijkt mij toch echt een basisdingetje qua werkzaamheden als je enige taak het opnemen en uitwerken van offertes is.
9800X3D - RX 6900XT - Volvo S40 T5 '10 - Kever '74
Welkom in de wondere wereld van het aankopen van een L/W Wp. Ik zou deze rap overslaan. Hoe reageert hij als het handeltje draait en je een probleem hebt? Dan is hij helemaal niet thuis vrees ik. Next......Kuusj schreef op donderdag 18 januari 2024 @ 16:23:
[...]
Ja snap ik maar dat zou dan al de derde poging zijn om de juiste offerte te krijgen. En het is niet alsof de eerste 2 pogingen zo gunstig leken dat hst me de moeite waard lijkt om er een derde keer achteraan te gaan.
Mocht hij bellen ga ik er wel wat van zeggen, vind het eigenlijk te belachelijk voor woorden. Kost mij een hoop tijd en lijkt mij toch echt een basisdingetje qua werkzaamheden als je enige taak het opnemen en uitwerken van offertes is.
Probleem is dat er in sommige regio's (waaronder de mijne en de jouwe blijkbaar) te weinig aanbod is en die mannen maar doen wat ze zelf willen en vragen aan kosten. Er moet gewoon gezonde concurrentie komen en dan gaan ze wel rennen voor je.
[ Voor 12% gewijzigd door MotorBeast op 18-01-2024 16:40 ]
Ik stook mijn vat tot 45 graden (loopt nog iets op naar 47 als de run is gestopt), maar toch zie ik dat daar LWT van 58 graden (AWT 54) voor nodig zijn. Dat is dus ca een Delta T van 10 graden tussen vat en spiraal.
Vanaf 50 graden LWT stort de COP hard in. Ik overweeg nu om het vermogen van de compressor wat te gaan knijpen de Delta T te verkleinen.
                                                Check mijn thuisbatterijsimulator
Hier loopt Ta op tot 55,4 en Tr tot 51 om tank te verwarmen tot 48.MrFish schreef op donderdag 18 januari 2024 @ 16:49:
Een vraag uit nieuwsgierigheid: wat voor LWT zien jullie tijdens een SWW run?
Ik stook mijn vat tot 45 graden (loopt nog iets op naar 47 als de run is gestopt), maar toch zie ik dat daar LWT van 58 graden (AWT 54) voor nodig zijn. Dat is dus ca een Delta T van 10 graden tussen vat en spiraal.
Vanaf 50 graden LWT stort de COP hard in. Ik overweeg nu om het vermogen van de compressor wat te gaan knijpen de Delta T te verkleinen.
[Afbeelding]
@Toppe Is dit nog steeds het geval bij jou, of heb je inmiddels wel al een instelling gevonden?Toppe schreef op maandag 1 januari 2024 @ 18:08:
[...]
Valide punt. Vraag me alleen af waarom hij gaat wachten tot de volgende ochtend, dat wil ik eigenlijk niet. Die paar kWh neem ik wel voor lief dan.
Kan alleen geen instelling vinden?
Zo niet (geen instelling), dan is dit misschien een workaround.
In dit forum heb ik ergens gelezen, dat als je een parameter wijzigt, dat de WP daarna een herstart uitvoert en daarna de SWW tank gaat verwarmen, ook als dit nog niet volgens de hysterese zou moeten gebeuren.
Je zou later de parameter weer terug kunnen zetten op zijn oorspronkelijke waarde.
Ik weet dat dit een handmatig proces is en niet heel handig, maar ik probeer met je mee te denken.
Buiten-unit: ERGA08EVAH7 | Binnen-unit: EHVH08S18EJ9W | Kamerthermostaat: BRC1HHDAW | 116 m² Vloerverwarming | 3 open verdelers zonder pomp | 13 groepen (3/5/5) | Gasloos sinds 21-09-2023 | Vrijstaande jaren-30 woning, goed geïsoleerd. Schuimbeton vloer.
Wandelmodel of vloermodel? Ik heb hier een 6 kW wandmodel met losse 250 L boiler.Riesjard schreef op donderdag 18 januari 2024 @ 17:40:
[...]
Hier loopt Ta op tot 55,4 en Tr tot 51 om tank te verwarmen tot 48.
Check mijn thuisbatterijsimulator
Tr komt bij mij regelmatig onder 25 tijdens een defrost maar dan gaat de BUH niet aan.danny.s schreef op donderdag 18 januari 2024 @ 15:01:
De mist is opgetrokken, en zowaar al anderhalf uur geen defrost gehad.
Sinds ik vanochtend de evenwichtstemp heb aangepast naar 0 (ipv -15), heeft de BUH volgens mij uiteindelijk niets gedaan. Kan iig niets zien wat hier op duidt in de P1 meter.
Helaas niet meer bij de unit gestaan om te kijken of Tr onder de 25 kwam, maar ook die piekjes in de P1 meter die ik vannacht tijdens een defrost wel zag, heb ik sinds 9u vanochtend niet meer gezien.
Wat ik hier al eens eerder opgooide is dat de BUH bij mij (wandmodel 6kw met aparte SWW) alleen aan gaat als tijdens een defrost Ta onder de 15 komt en dit gebeurt zelden tot nooit, deze maand tot nu toe 1x.
De BUH kan ook alleen maar Ta verwarmen, het water wat de WP verlaat daarom lijkt het mij ook logischer dat ie daarop triggert ipv Tr.
Wandmodel 6kw, met losse boilerMrFish schreef op donderdag 18 januari 2024 @ 17:46:
[...]
Wandelmodel of vloermodel? Ik heb hier een 6 kW wandmodel met losse 250 L boiler.
Thanks, groot verschil dan. Ik ga nog eens aan mijn temperatuursensor frotten.
Check mijn thuisbatterijsimulator
ik heb trouwens wel een 200l tank, niet van Daikin.MrFish schreef op donderdag 18 januari 2024 @ 18:06:
[...]
Thanks, groot verschil dan. Ik ga nog eens aan mijn temperatuursensor frotten.
Zal mogelijk ook nog iets verschil kunnen maken
Das goed om te weten! Maakt zeker uit ivm positie thermometer.Riesjard schreef op donderdag 18 januari 2024 @ 18:12:
[...]
ik heb trouwens wel een 200l tank, niet van Daikin.
Zal mogelijk ook nog iets verschil kunnen maken
Check mijn thuisbatterijsimulator
Zou een optie zijn maar volgens @Rainesh is krachtig verwarmen de zelfde optiepiieter schreef op donderdag 18 januari 2024 @ 17:45:
[...]
@Toppe Is dit nog steeds het geval bij jou, of heb je inmiddels wel al een instelling gevonden?
Zo niet (geen instelling), dan is dit misschien een workaround.
In dit forum heb ik ergens gelezen, dat als je een parameter wijzigt, dat de WP daarna een herstart uitvoert en daarna de SWW tank gaat verwarmen, ook als dit nog niet volgens de hysterese zou moeten gebeuren.
Je zou later de parameter weer terug kunnen zetten op zijn oorspronkelijke waarde.
Ik weet dat dit een handmatig proces is en niet heel handig, maar ik probeer met je mee te denken.
Donstil: Je moet kopen wat je wilt hebben. Niet wat je nodig hebt!
Buiten-unit: ERGA08EVAH7 | Binnen-unit: EHVH08S18EJ9W | Kamerthermostaat: BRC1HHDAW | 116 m² Vloerverwarming | 3 open verdelers zonder pomp | 13 groepen (3/5/5) | Gasloos sinds 21-09-2023 | Vrijstaande jaren-30 woning, goed geïsoleerd. Schuimbeton vloer.
@Sparky Als je bang bent voor optrekkend vocht in de stenen, dan zou je die muur in de zomer (als ie droog is) kunnen laten impregneren.Sparky schreef op donderdag 4 januari 2024 @ 18:50:
De stenen buitenmuur recht achter ons buitenunit begint wat groen uit te slaan en lijkt ook wat vochtiger dan de rest van de muur. Hebben andere gebruikers dit ook?
Nb: we hebben een rietenkap zonder dakgoot -> water loopt vlak langs voorzijde buitenunit en zal door luchtstroming ook wel wat vocht meetrekken richting gevel?????
Buiten-unit: ERGA08EVAH7 | Binnen-unit: EHVH08S18EJ9W | Kamerthermostaat: BRC1HHDAW | 116 m² Vloerverwarming | 3 open verdelers zonder pomp | 13 groepen (3/5/5) | Gasloos sinds 21-09-2023 | Vrijstaande jaren-30 woning, goed geïsoleerd. Schuimbeton vloer.
55,7 graden voor gewenste watertemp 48 graden. 230 ltr binnenunit. Met midden in dat proces een defrostMrFish schreef op donderdag 18 januari 2024 @ 16:49:
Een vraag uit nieuwsgierigheid: wat voor LWT zien jullie tijdens een SWW run?
Ik stook mijn vat tot 45 graden (loopt nog iets op naar 47 als de run is gestopt), maar toch zie ik dat daar LWT van 58 graden (AWT 54) voor nodig zijn. Dat is dus ca een Delta T van 10 graden tussen vat en spiraal.
Vanaf 50 graden LWT stort de COP hard in. Ik overweeg nu om het vermogen van de compressor wat te gaan knijpen de Delta T te verkleinen.
[Afbeelding]
Daikin EHVH08S23EJ9W binnen, ERGA08EAV3H7 buiten | Alfen Eve Single Pro-Line 3-fase | HassIO | DJI Mini 2 | Paard | MK3 ST | fixt keukenapparatuur en WaDro | HT-A2 | gasloos | RF900R | KLR650
T probleem is dat als je na een reboot de sww weer op warmhouden+programma zet, je weer een reboot nodig hebtpiieter schreef op donderdag 18 januari 2024 @ 17:45:
[...]
@Toppe Is dit nog steeds het geval bij jou, of heb je inmiddels wel al een instelling gevonden?
Zo niet (geen instelling), dan is dit misschien een workaround.
In dit forum heb ik ergens gelezen, dat als je een parameter wijzigt, dat de WP daarna een herstart uitvoert en daarna de SWW tank gaat verwarmen, ook als dit nog niet volgens de hysterese zou moeten gebeuren.
Je zou later de parameter weer terug kunnen zetten op zijn oorspronkelijke waarde.
Ik weet dat dit een handmatig proces is en niet heel handig, maar ik probeer met je mee te denken.
|| Solar 7.4kwp oostwest + 850wp zuid + Deye 12K-SG04LP3-EU + 50kWh LiFePo4 || EHVX08S23EJ9W + ERGA06EAV3H ||
@Hetisweergezell Zit er ook een koudwaterkraan in jouw technische ruimte?Hetisweergezell schreef op vrijdag 5 januari 2024 @ 13:59:
[...]
Een paar foto's van in de technische ruimte.
[Afbeelding]
[Afbeelding]
[Afbeelding]
[Afbeelding]
Zo ja, dan zou een vulopening daarbij in de buurt moeten zitten (omdat de bijgeleverde vulslang niet zo lang is, ongeveer 1 meter).
Zo nee, dan is dat misschien wel de reden dat er geen vulopening aanwezig is.
Je kunt hem voor zover ik weet in principe overal bijvullen, dus ook bij een verdeler. Wel opletten dat je bij het vullen niet te veel lucht in het systeem krijgt, maar dat is natuurlijk oud nieuws
Buiten-unit: ERGA08EVAH7 | Binnen-unit: EHVH08S18EJ9W | Kamerthermostaat: BRC1HHDAW | 116 m² Vloerverwarming | 3 open verdelers zonder pomp | 13 groepen (3/5/5) | Gasloos sinds 21-09-2023 | Vrijstaande jaren-30 woning, goed geïsoleerd. Schuimbeton vloer.
Dank je. Mijn waarden lijken dus wat aan de hoge kant. Ben benieuwd of er nog iemand is die exact mijn configuratie heeft om goed mee te vergelijken.GJA schreef op donderdag 18 januari 2024 @ 19:34:
[...]
55,7 graden voor gewenste watertemp 48 graden. 230 ltr binnenunit. Met midden in dat proces een defrost
Check mijn thuisbatterijsimulator
Dat is bij mij niet het geval! Ik heb parameter [6-0D] sinds 14 januari op 2 staan (Alleen geprogrammeerd).PCJR schreef op donderdag 18 januari 2024 @ 20:00:
[...]
T probleem is dat als je na een reboot de sww weer op warmhouden+programma zet, je weer een reboot nodig hebtmaar... als je dan kiest voor terug ipv ok dan kun je de reboot omzeilen. Ik vraag me alleen af of ie de nieuwe warmhouden+prgromma dan wel heeft overgenomen...
Vandaag een restart gehad en ik heb net even gekeken, hij staat nog steeds op 2.
Ook was bij mij de warmwatertank niet opgewarmd, wat ik dus wel verwachtte na een restart
Dit zou bij andere tweakers wel gebeuren? Althans dat heb ik ergens gelezen in dit forum.
Maar dat zal dan wel niet gebeurd zijn, omdat parameter [6-0D] nog op 2 staat.
Buiten-unit: ERGA08EVAH7 | Binnen-unit: EHVH08S18EJ9W | Kamerthermostaat: BRC1HHDAW | 116 m² Vloerverwarming | 3 open verdelers zonder pomp | 13 groepen (3/5/5) | Gasloos sinds 21-09-2023 | Vrijstaande jaren-30 woning, goed geïsoleerd. Schuimbeton vloer.
Betekend dit dus dat je niet zelf kunt bepalen ofxde backup inspringt om de aanvoertemperatuur sneller te verhogen danwel het tapwater sneller te verwarmen? Door het opwarmen van het tapwater zakt hier namelijk de temperatuur in huis met een paar graden. Nadat de unit weer op verwarmen springt zakt door het 1x per uur defrosten efrosten zakt ook constant de aanvoertemperatuur waardoor het heel lang duurt voordat het huis weer warm is. Hier moet toch iets voor in te stellen zijn? Mijn backup staat voor fase 1 op 2,4kwh, evenwicht op o graden en werking op toegestaan. Ik zie de backup echter enkel aanspringen bij defrost als de retour zakt naar 25 graden. Bij zowel tapwater als verwarming heb ik de backup nog niet zien aanspringen. Het betreft een etvx12s23 vloermodelGJA schreef op donderdag 18 januari 2024 @ 10:22:
[...]
De BUH gaat echt alleen aan als de WP er wat aan heeft. Ook al zet je evenwicht op + 20 graden; hij gebruikt 'm alleen als dat zin heeft. Ik begreep dat ie het gaat doen om een te groot temperatuurverschil in de condensor te voorkomen; beter voor de levensduur.
Volgens mij klopt dat. Tenminste ik weet geen instelling waarmee je meer invloed op de BUH kunt uitoefenen. Ik zie de BUH -als je nodig is- heel kort bijspringen, waarschijnlijk alleen als een soort start hulp.roykamerman schreef op donderdag 18 januari 2024 @ 21:25:
[...]
Betekend dit dus dat je niet zelf kunt bepalen ofxde backup inspringt om de aanvoertemperatuur sneller te verhogen danwel het tapwater sneller te verwarmen? Door het opwarmen van het tapwater zakt hier namelijk de temperatuur in huis met een paar graden. Nadat de unit weer op verwarmen springt zakt door het 1x per uur defrosten efrosten zakt ook constant de aanvoertemperatuur waardoor het heel lang duurt voordat het huis weer warm is. Hier moet toch iets voor in te stellen zijn? Mijn backup staat voor fase 1 op 2,4kwh, evenwicht op o graden en werking op toegestaan. Ik zie de backup echter enkel aanspringen bij defrost als de retour zakt naar 25 graden. Bij zowel tapwater als verwarming heb ik de backup nog niet zien aanspringen. Het betreft een etvx12s23 vloermodel
Waarschijnlijk gaat de BUH alleen in geval van storing met cop 1 je vertrekwater verwarmen.
Regel je thermostatisch of war? Als je wp qua vermogen op het randje zit zou ik war gebruiken. Zo weinig mogelijk schommelingen in de regeling.
Daikin EHVH08S23EJ9W binnen, ERGA08EAV3H7 buiten | Alfen Eve Single Pro-Line 3-fase | HassIO | DJI Mini 2 | Paard | MK3 ST | fixt keukenapparatuur en WaDro | HT-A2 | gasloos | RF900R | KLR650
Voor SWW heb je toch de optie ‘krachtig verwarmen’? Dat is volgens mij SWW verwarmen inc BUH.GJA schreef op donderdag 18 januari 2024 @ 22:45:
[...]
Volgens mij klopt dat. Tenminste ik weet geen instelling waarmee je meer invloed op de BUH kunt uitoefenen. Ik zie de BUH -als je nodig is- heel kort bijspringen, waarschijnlijk alleen als een soort start hulp.
Waarschijnlijk gaat de BUH alleen in geval van storing met cop 1 je vertrekwater verwarmen.
Regel je thermostatisch of war? Als je wp qua vermogen op het randje zit zou ik war gebruiken. Zo weinig mogelijk schommelingen in de regeling.
Het is mij (met losse boiler met eigen 2kw ‘booster’ verwarmingselement) gelukt om ergens te configureren dat de booster niet meedoet bij krachtig verwarmen.danny.s schreef op vrijdag 19 januari 2024 @ 07:20:
[...]
Voor SWW heb je toch de optie ‘krachtig verwarmen’? Dat is volgens mij SWW verwarmen inc BUH.
Ik weet niet precies meer waar in het menu maar ik dat kan dus wel.
Ik heb hem nu inderdaad bijgevuld via de verdeler. Dat ging ook inderdaad prima! Maar thanks voor het meedenken! Verder vul ik inderdaad eerst de slang met water voor ik hem aansluit. Maar beter een keer teveel gezegd dan te weinig.piieter schreef op donderdag 18 januari 2024 @ 20:07:
[...]
@Hetisweergezell Zit er ook een koudwaterkraan in jouw technische ruimte?
Zo ja, dan zou een vulopening daarbij in de buurt moeten zitten (omdat de bijgeleverde vulslang niet zo lang is, ongeveer 1 meter).
Zo nee, dan is dat misschien wel de reden dat er geen vulopening aanwezig is.
Je kunt hem voor zover ik weet in principe overal bijvullen, dus ook bij een verdeler. Wel opletten dat je bij het vullen niet te veel lucht in het systeem krijgt, maar dat is natuurlijk oud nieuws.
Het is me alleen niet duidelijk wanneer de ontluchting klaar is. Of moet je hem gewoon een bepaalde tijd laten lopen? Iemand een idee?
Ondertussen is vannacht ons huis naar 18.1 graad gegaan. Het lijkt er op dat de combinatie van veel defrosts (mist en koud) en de legionella run er bij elkaar voor hebben gezorgd dat de vloer niet meer goed warm wordt. Een infrarood meter is ondertussen onderweg.
Begin er een beetje buikpijn van te krijgen vooral ook omdat de rest van het gezin nu er hinder van begint te ondervinden...
De legionella run kan je s'winters beter overdag doen, en in de zomer deze in de ochtend of avond als het afgekoeld is. Of gewoon uitzetten maar dat moet ieder voor zich zelf bepalen.Ninjetsu NL schreef op vrijdag 19 januari 2024 @ 08:54:
Nou... eindelijk een prijs voor het ombouwen van de verdeler 425 euro... na het lezen hier weet ik niet of ik daarvoor wel wil gaan aangezien het er op lijkt dat een nieuwe verdeler veruit de betere optie is.
Ondertussen is vannacht ons huis naar 18.1 graad gegaan. Het lijkt er op dat de combinatie van veel defrosts (mist en koud) en de legionella run er bij elkaar voor hebben gezorgd dat de vloer niet meer goed warm wordt. Een infrarood meter is ondertussen onderweg.
Begin er een beetje buikpijn van te krijgen vooral ook omdat de rest van het gezin nu er hinder van begint te ondervinden...
Als het comfort voor nu het probleem is, eventueel de evenwichtstemperatuur aanpassen en accepteren dat de BUH mee doet. Kost even wat meer maar wel comfort.
Gelukkig hebben we nog een open haard die nu de onderverdeling aan het verwarmen issmaij schreef op vrijdag 19 januari 2024 @ 08:58:
[...]
De legionella run kan je s'winters beter overdag doen, en in de zomer deze in de ochtend of avond als het afgekoeld is. Of gewoon uitzetten maar dat moet ieder voor zich zelf bepalen.
Als het comfort voor nu het probleem is, eventueel de evenwichtstemperatuur aanpassen en accepteren dat de BUH mee doet. Kost even wat meer maar wel comfort.
Zojuist nog eens naar mijn instellingen zitten kijken en door de pomp in serie iets te verhogen en de rest dicht te zetten red ik nu 12.5L/min - 13.1L/min. Dat moet hopelijk genoeg zijn om het eens vandaag zo te laten draaien (alleen vv) dat we geen gedoe krijgen met de defrost en de 7H-06 error.
Ik had binnen een halve dag de prijs voor het ombouwen van 2 verdelers: 230,-Ninjetsu NL schreef op vrijdag 19 januari 2024 @ 08:54:
Nou... eindelijk een prijs voor het ombouwen van de verdeler 425 euro... na het lezen hier weet ik niet of ik daarvoor wel wil gaan aangezien het er op lijkt dat een nieuwe verdeler veruit de betere optie is.
Mengventiel aanpassen + pomp vervangen door een rechte buis. Dit kamp zegt dat dit eigenlijk bij al hun klanten tot succes leid. Denk toch dat ik deze tussenstap eerst probeer voor volledige nieuwe verdelers...
moeilijk voorspellen
Daikin EBLA09D3W1, NIBE F130 + VPD10-300
Ja moeilijk voorspelbaar inderdaad. 230 voor twee is een stuk beter dan 425 voor 1quint001 schreef op vrijdag 19 januari 2024 @ 09:34:
[...]
Ik had binnen een halve dag de prijs voor het ombouwen van 2 verdelers: 230,-
Mengventiel aanpassen + pomp vervangen door een rechte buis. Dit kamp zegt dat dit eigenlijk bij al hun klanten tot succes leid. Denk toch dat ik deze tussenstap eerst probeer voor volledige nieuwe verdelers...
moeilijk voorspellen
Halen ze bij jou het voetventiel en de thermostaatkraan er niet tussenuit?
Vervelend voor je..Ninjetsu NL schreef op vrijdag 19 januari 2024 @ 08:54:
Nou... eindelijk een prijs voor het ombouwen van de verdeler 425 euro... na het lezen hier weet ik niet of ik daarvoor wel wil gaan aangezien het er op lijkt dat een nieuwe verdeler veruit de betere optie is.
Ondertussen is vannacht ons huis naar 18.1 graad gegaan. Het lijkt er op dat de combinatie van veel defrosts (mist en koud) en de legionella run er bij elkaar voor hebben gezorgd dat de vloer niet meer goed warm wordt. Een infrarood meter is ondertussen onderweg.
Begin er een beetje buikpijn van te krijgen vooral ook omdat de rest van het gezin nu er hinder van begint te ondervinden...
Hier vannacht ook een defrostfeest elke 40-45 minuten. Ik dacht eerst, waarom zoveel, maar toen kwam ik buiten en was het met al die vers gevallen stuifsneeuw wel duidelijk.
Jouw instelling delen? Instellingen bekijken?
https://docs.google.com/s...XVyTQMqI/edit?usp=sharing
Hulp nodig met domotica/ESPaltherma?
Daikin Altherma 3 -> ESPAltherma