Kun jij ook bij HA onder Geschiedenis een overzicht van grafieken toveren, met defrost, awt, awt setpoint, powerusage (hw energy meter is nog mooier), pumpflow ?GJA schreef op donderdag 11 januari 2024 @ 22:12:
[Afbeelding]
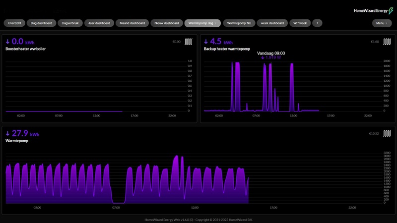
Defrost a gogo hier.
Maar de WP trekt het wel mooi zo; keurig 19 graden binnen. Dit zijn nu eenmaal de slechte tijden voor de WP.
Gisteren 38 kWh voor de compressor, 7 kWh voor de BUH.
Nog 39 erbij voor de auto; de voedingskabel hier is onze extra hittebron. Nooit meer strooien of sneeuwruimen
|| Solar 7.4kwp oostwest + 850wp zuid + Deye 12K-SG04LP3-EU + 50kWh LiFePo4 || EHVX08S23EJ9W + ERGA06EAV3H ||
"verzoek verzonden naar eigenaar"Toppe schreef op donderdag 11 januari 2024 @ 22:26:
@Drommels75 je kan zelf je gegevens in de sheet zetten, geen specifieke toegang voor noodzakelijk
@PCJR vraag even opnieuw toestemming met als opmerking je gebruikersnaam
Voor iedereen die bewerk rechten wil: vraag het aan via de sheet en stuur mij even een PB’tje, ik zal hem dan vrij geven.
Nee, ik ga het niet standaard vrijgeven want dan kan iedereen met die link alles verwijderen.
En graag NIETS anders bewerken dan je eigen pagina.
|| Solar 7.4kwp oostwest + 850wp zuid + Deye 12K-SG04LP3-EU + 50kWh LiFePo4 || EHVX08S23EJ9W + ERGA06EAV3H ||
Grafana is hier uitermate geschikt voorPCJR schreef op donderdag 11 januari 2024 @ 22:30:
[...]
Kun jij ook bij HA onder Geschiedenis een overzicht van grafieken toveren, met defrost, awt, awt setpoint, powerusage (hw energy meter is nog mooier), pumpflow ?
Ik heb de grafieken enzo, ik wil de data vergelijken voor mijn flipper issue
|| Solar 7.4kwp oostwest + 850wp zuid + Deye 12K-SG04LP3-EU + 50kWh LiFePo4 || EHVX08S23EJ9W + ERGA06EAV3H ||
Jawel hoor.PCJR schreef op donderdag 11 januari 2024 @ 22:30:
[...]
Kun jij ook bij HA onder Geschiedenis een overzicht van grafieken toveren, met defrost, awt, awt setpoint, powerusage (hw energy meter is nog mooier), pumpflow ?
Over hoe zo'n lange periode?
Daikin EHVH08S23EJ9W binnen, ERGA08EAV3H7 buiten | Alfen Eve Single Pro-Line 3-fase | HassIO | DJI Mini 2 | Paard | MK3 ST | fixt keukenapparatuur en WaDro | HT-A2 | gasloos | RF900R | KLR650
Vandaag bv, en een 2e set van een lang stabiel stuk van 2 uur lang.
Mag ook pb
|| Solar 7.4kwp oostwest + 850wp zuid + Deye 12K-SG04LP3-EU + 50kWh LiFePo4 || EHVX08S23EJ9W + ERGA06EAV3H ||
Heb deze setting nu ook. De wp is nu met een delta van 3 aardig stabieler in verbruik. Is het niet zo dat de waterpomp meer stroom verbruikt met een lagere delta? Dit omdat hij sneller moet pompen. Of is dit verwaarloosbaar.
[ Voor 9% gewijzigd door haakjesluiten op 12-01-2024 08:27 ]
Ik meet het stroomverbruik van de groep waar de warmtepomp op zit met een Shelly.haakjesluiten schreef op vrijdag 12 januari 2024 @ 08:27:
Dat meet alleen de compressor, dat is wel het gros van het verbruik maar verbruik van electronica en de pomp en ventilator worden bv buiten beschouwing gelaten
Als er geen warmtevraag is en alles stand-by staat, is het opgenomen vermogen zo’n 16w. Ik vind dat trouwens best veel voor een modern apparaat wat gericht is op duurzaamheid.
De pomp zal afhankelijk van het debiet ook tot
50w vermogen opnemen, maar dat is een aanname.
Edit:
Ik heb er een shelly pro 1pm tussen zitten en deze kan een maximaal 16a aan. Gisteren tijdens de desinfectierun onder slechte omstandigheden schakelde de Shelly zich uit. Op dat moment was het opgenomen vermogen 3881w en de voltage vanaf het net was 229v. Dat is meer dan 16a.
Die desinfectierun gaat t/m 53 graden op de warmtepomp en daarna neemt de booster in de losse tapwater tank het over. Maar zover kwam hij niet. Hij was nog bezig met verwarmen op de warmtepomp en was op moment van uitvallen tot 51 graden gekomen.
Ik zag later dat ook de dagelijkse geplande tapwater opwarm runs ook al tot 3600w a 3700w gaan onder deze omstandigheden.
Nu zullen we niet zo heel vaak deze omstandigheden hebben maar dit gaat al wel tot de limieten.
Anderen hier ook last van?
Ik begreep van iemand zonder zo’n Shelly ertussen dat hij hem soms doortrekt naar 4000w op een 16a groep dus de 16a groepen zijn minder strak afgesteld dan zo’n Shelly.
[ Voor 43% gewijzigd door Riesjard op 12-01-2024 09:36 ]
Vandaag contact gehad met de installateur van de WP om de verdeler pomploos te maken en het voetventiel en het thermostaatventiel er uit te halen. Ben eens benieuwd naar het antwoord/de prijs.
Nee, ik heb geen defrosts want ik heb geen buitenunit. Ik ga vanmiddag die instelling aanpassen. Momenteel is het dus nog 35 bij -18, het is nu volgens de pomp 3 graden buiten, maar dat is niet waar, want het is in werkelijkheid rond de 0,3 graden buiten. Het verbruik van de pomp is nu zo'n 700 watt, maar, het is maar 20,7 in de woonkamer (volgens Netatmo, Madoka zegt 21).PCJR schreef op donderdag 11 januari 2024 @ 19:47:
[...]
Denk dat je coals Rainesh ook zegt beter links van de stooklijn, de buitentemp van bv -10 naar -8 kunt zetten, of de temp daar 1 graad verhogen aan de linkerkant. Toename rond 0 geeft weer meer defrosts...
Nu is 20,7 niet koud, maar het voelt niet comfortabel. Met de huidige instellingen bij de huidige buitentemperatuur slaagt hij er dus niet in om de op Madoka ingestelde doeltemperatuur van 21,5 te bereiken. Ik wil dus die 35 bij -15 gaan doen, in plaats van -18.
Is er enig zicht op wat dat met het verbruik zal doen? Want die 700 watt is wel leuk 'weinig', maar ik heb het liever comfortabel dan een laag verbruik, dus als het rond het vriespunt is dan heb ik er geen moeite mee als ie meer verbruikt, maar hij moet ook weer niet naar de 2000 watt gaan per uur.
Edit: het mag van mij ook -17 of -16 of whatever zijn, ik wil gewoon die 21,5 kunnen bereiken én kunnen vasthouden, waarbij het verbruik een beetje onder controle wordt gehouden. Ik weet dat de pomp het met gemak kan bereiken, maar daar staat ook wel een behoorlijk verbruik tegenover, dat is niet per sé nodig.
[ Voor 11% gewijzigd door Just_A_User op 12-01-2024 10:01 ]
Och ja, je moet toch wat he.
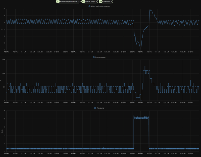
Hier hetzelfde patroon:PCJR schreef op vrijdag 12 januari 2024 @ 08:32:
[...]
Dit zoek ik eigenlijk om te vergelijken, hier rechts in rood zie je dat het deze ochtend weer gaat fluctueren. Vannacht ging het, om 1 of andere reden wel goed, netjes strakke lijn.
[Afbeelding]
[Afbeelding]
/f/image/FFbvLZNk6xVDgbpAsFoyF6gt.png?f=fotoalbum_large)
Helaas. Zou het erg zijn?
Helder!henrim schreef op vrijdag 12 januari 2024 @ 09:53:
[...]
Hier hetzelfde patroon:
[Afbeelding]
Helaas. Zou het erg zijn?
En heb jij ook ergens een sinus in de pumpflow? (ik heb dit de laatste 2 dagen hier niet meer gezien, ik weet neit of/hoe ik het weer tevoorschijn moet toveren,maar dit is een grafiek van enkele dagen terug, je ziet die sinus in "de loop der uren".;
:strip_exif()/f/image/XuoYYR7e6BcUxtxV6Eg7dZb7.jpg?f=fotoalbum_large)
:strip_exif()/f/image/EBWnGeRx2K3TVF7VHnrT04LS.jpg?f=fotoalbum_large)
Wat opvalt, bij mij, is dat als ik een sinus pumpflow heb, ik net een stabiele powerusage/dT/awt heb, dus net tegenovegesteld als de wiebel powerusage (met stabiele pumpflow)
"Helaas. Zou het erg zijn?' Daar probeer ik van 8 nov 2023 tot nu acher te komen, samen met of het op te lossen is
[ Voor 47% gewijzigd door PCJR op 12-01-2024 10:03 ]
|| Solar 7.4kwp oostwest + 850wp zuid + Deye 12K-SG04LP3-EU + 50kWh LiFePo4 || EHVX08S23EJ9W + ERGA06EAV3H ||
Ah, laat de uitkomst even weten. Als je al een heldere reactie terug krijgt. Wss kan alleen een ontwikkelaar hier antwoord op geven.PCJR schreef op vrijdag 12 januari 2024 @ 09:59:
[...]
Helder!
"Helaas. Zou het erg zijn?' Daar probeer ik van 8 nov 2023 tot nu acher te komen, samen met of het op te lossen isGister een mail gestuurd naar Daikin hierover. Installateur ging dit allemaal wat te ver, dus hij zei hier heb je het Daikin helpdesk adres.
Zou volgens de docs niet op 20a aangesloten moeten worden? Ik heb zelf de Homewizzard kWh meter ertussen, dus geen last ervan dat die eruit kan klappen. "Nadeel" hiervan is dat hij extra plek kost tov de Shelly als ik het goed heb.Riesjard schreef op vrijdag 12 januari 2024 @ 09:17:
[...]
Edit:
Ik heb er een shelly pro 1pm tussen zitten en deze kan een maximaal 16a aan. Gisteren tijdens de desinfectierun onder slechte omstandigheden schakelde de Shelly zich uit. Op dat moment was het opgenomen vermogen 3881w en de voltage vanaf het net was 229v. Dat is meer dan 16a.
..
Ik begreep van iemand zonder zo’n Shelly ertussen dat hij hem soms doortrekt naar 4000w op een 16a groep dus de 16a groepen zijn minder strak afgesteld dan zo’n Shelly.
Edit nog even voor het vergelijk, op 6 jan een geweldige dag gehad, geen id wat er toen anders was, ja, de buiten temps waren rond 4-7 graden, dat was iig een verschil. Maar toen gewoon 0 geflipper, alleen maar strakke lijnen. Waarom ben ik er toch weer met en jatten aan gaan kloten hehenrim schreef op vrijdag 12 januari 2024 @ 10:03:
[...]
Ah, laat de uitkomst even weten. Als je al een heldere reactie terug krijgt. Wss kan alleen een ontwikkelaar hier antwoord op geven.
(of straks met 5-6 graden buiten is het weer zo strak, kan ook natuurlijk..)
:strip_exif()/f/image/0DbxtsKY1l0vzGfdLh2B9jyX.jpg?f=fotoalbum_large)
:strip_exif()/f/image/H84WUkXxv6Oo5S0eO7hLCxF3.jpg?f=fotoalbum_large)
Edit,
Ik lees hier iets over onder 6 graden, wel toevallig dat dat hier een parameter is die ik verdenk van het wel of niet stabiel draaien... snap t alleen niet helemaal
:strip_exif()/f/image/nAeFWrVUauikQDIDfxwVfKdZ.jpg?f=fotoalbum_large)
:strip_exif()/f/image/AgbnNdcpPstKF6uOdl0V2ars.jpg?f=fotoalbum_large)
:strip_exif()/f/image/shCxBkbqoey13ljsPgd1bYqw.jpg?f=fotoalbum_large)
:strip_exif()/f/image/qegxaytB2H96q5deFKNyMcIC.jpg?f=fotoalbum_large)
Vorstbescherming nu op nee gezet.
Today grafiek, vannacht zeer stabiel, en deze ochtend weer mis... buitentemps nagenoeg hetzelfde, dus dat lijkt me geen invloed te hebben. Maar wat dan wel nog...jeetje
[ Voor 50% gewijzigd door PCJR op 12-01-2024 10:26 ]
|| Solar 7.4kwp oostwest + 850wp zuid + Deye 12K-SG04LP3-EU + 50kWh LiFePo4 || EHVX08S23EJ9W + ERGA06EAV3H ||
Ik zie mijn warmtepomp ook tot 17A gaan (net boven 4000watt netspanning is hier altijd minimaal 235-240). Het is nooit lang dus zal geen kwaad kunnen maar het is wel appart dat ie meer dan 16A gebruikt.Riesjard schreef op vrijdag 12 januari 2024 @ 09:17:
[...]
Ik meet het stroomverbruik van de groep waar de warmtepomp op zit met een Shelly.
Als er geen warmtevraag is en alles stand-by staat, is het opgenomen vermogen zo’n 16w. Ik vind dat trouwens best veel voor een modern apparaat wat gericht is op duurzaamheid.
De pomp zal afhankelijk van het debiet ook tot
50w vermogen opnemen, maar dat is een aanname.
Edit:
Ik heb er een shelly pro 1pm tussen zitten en deze kan een maximaal 16a aan. Gisteren tijdens de desinfectierun onder slechte omstandigheden schakelde de Shelly zich uit. Op dat moment was het opgenomen vermogen 3881w en de voltage vanaf het net was 229v. Dat is meer dan 16a.
Die desinfectierun gaat t/m 53 graden op de warmtepomp en daarna neemt de booster in de losse tapwater tank het over. Maar zover kwam hij niet. Hij was nog bezig met verwarmen op de warmtepomp en was op moment van uitvallen tot 51 graden gekomen.
Ik zag later dat ook de dagelijkse geplande tapwater opwarm runs ook al tot 3600w a 3700w gaan onder deze omstandigheden.
Nu zullen we niet zo heel vaak deze omstandigheden hebben maar dit gaat al wel tot de limieten.
Anderen hier ook last van?
Ik begreep van iemand zonder zo’n Shelly ertussen dat hij hem soms doortrekt naar 4000w op een 16a groep dus de 16a groepen zijn minder strak afgesteld dan zo’n Shelly.
[ Voor 3% gewijzigd door haakjesluiten op 12-01-2024 10:18 ]
Bij mij ook 4200 watt bij een warm water run, bij 230/232 volt.haakjesluiten schreef op vrijdag 12 januari 2024 @ 10:17:
[...]
Ik zie mijn warmtepomp ook tot 17A gaan (net boven 4000watt netspanning is hier altijd minimaal 235-240). Het is nooit lang dus zal geen kwaad kunnen maar het is wel appart dat ie meer dan 16A gebruikt.
Afgezekerd met 16c en gaat gewoon goed.
20A staat in mijn handleiding, dus ik heb ook een 20A geplaatsthaakjesluiten schreef op vrijdag 12 januari 2024 @ 10:17:
[...]
Ik zie mijn warmtepomp ook tot 17A gaan (net boven 4000watt netspanning is hier altijd minimaal 235-240). Het is nooit lang dus zal geen kwaad kunnen maar het is wel appart dat ie meer dan 16A gebruikt.
(ik denk in jou handleiding ook)
[ Voor 4% gewijzigd door PCJR op 12-01-2024 10:27 ]
|| Solar 7.4kwp oostwest + 850wp zuid + Deye 12K-SG04LP3-EU + 50kWh LiFePo4 || EHVX08S23EJ9W + ERGA06EAV3H ||
Er staat inderdaad niet voor niets in de handleiding dat de 6 kW modellen moeten worden afgerekend op 20A. Maar hier hangt ie ook achter 16 A en dat gaat gewoon goed. (Edit: Een 16 A gaat er bij 17 of 18 A continu echt niet uitklappen, zoek de karakteristieken maar eens op. Pas als je tientallen procenten boven de 16 A zit zal de automaat er na enige tijd uit klappen, maar dat kan zeker een half uur duren. )smaij schreef op vrijdag 12 januari 2024 @ 10:21:
[...]
Bij mij ook 4200 watt bij een warm water run, bij 230/232 volt.
Afgezekerd met 16c en gaat gewoon goed.
Het is nog mogelijk om het maximale elektrische vermogen te beperken in ‘t installateursmenu, mocht het echt tot problemen leiden.
[ Voor 18% gewijzigd door MrFish op 12-01-2024 10:28 ]
Check mijn thuisbatterijsimulator en EPEX forecast
ik heb niets, heb het laten doen maar als dat er staat wel apart. Het gaat verder goed en zowel binnen als buitenunit zitten op een eigen groep dus zal verder wel loslopenPCJR schreef op vrijdag 12 januari 2024 @ 10:24:
[...]
20A staat in mijn handleiding, dus ik heb ook een 20A geplaatst![]()
(ik denk in jou handleiding ook)
Bij de airco heb ik daar wel op aangestuurd (20a), maar bij de WP blijkbaar niet gezien. Ik heb de 8 kW WP.MrFish schreef op vrijdag 12 januari 2024 @ 10:24:
[...]
Er staat inderdaad niet voor niets in de handleiding dat de 6 kW modellen moeten worden afgerekend op 20A. Maar hier hangt ie ook achter 16 A en dat gaat gewoon goed.
Het is nog mogelijk om het maximale elektrische vermogen te beperken in ‘t installateursmenu, mocht het echt tot problemen leiden.
Ach, tot nu toe nog geen enkel probleem gehad elektrisch gezien.
Waar zit die instelling? Ik heb gezocht en het niet gevonden.MrFish schreef op vrijdag 12 januari 2024 @ 10:24:
[...]
Er staat inderdaad niet voor niets in de handleiding dat de 6 kW modellen moeten worden afgerekend op 20A. Maar hier hangt ie ook achter 16 A en dat gaat gewoon goed.
Het is nog mogelijk om het maximale elektrische vermogen te beperken in ‘t installateursmenu, mocht het echt tot problemen leiden.
Ik heb in overleg met WP installateur de elektra voorzieningen door zonnepanelen installateur laten doen. Wp installateur had 3 losse groepen van 16a gespecificeerd (WP, BUH en Booster).
Ik ben geen elektricien maar volgens mij hadden die booster en BUH makkelijk op 1 groep gekund. De BUH wordt letterlijk bijna nooit gebruikt. De booster van 2000w 1x per week 30 min voor desinfectie.
Ik weet niet welke unit jij hebt maar bij mij is dat hetzelfde naar mijn weten? wel kan je het vermogen verdubbelen want bijna al die tanks komen met twee aansluitingen dus dan kan je met 6kw ipv 3kw bijstokenRiesjard schreef op vrijdag 12 januari 2024 @ 10:30:
[...]
Waar zit die instelling? Ik heb gezocht en het niet gevonden.
Ik heb in overleg met WP installateur de elektra voorzieningen door zonnepanelen installateur laten doen. Wp installateur had 3 losse groepen van 16a gespecificeerd (WP, BUH en Booster).
Ik ben geen elektricien maar volgens mij hadden die booster en BUH makkelijk op 1 groep gekund. De BUH wordt letterlijk bijna nooit gebruikt. De booster van 2000w 1x per week 30 min voor desinfectie.
Dat is denk ik wel afhankelijk van je model. Mijn BUH is 3-fase. De booster zit wel op 1 van die fases op de groep erbij.Riesjard schreef op vrijdag 12 januari 2024 @ 10:30:
[...]
Waar zit die instelling? Ik heb gezocht en het niet gevonden.
Ik heb in overleg met WP installateur de elektra voorzieningen door zonnepanelen installateur laten doen. Wp installateur had 3 losse groepen van 16a gespecificeerd (WP, BUH en Booster).
Ik ben geen elektricien maar volgens mij hadden die booster en BUH makkelijk op 1 groep gekund. De BUH wordt letterlijk bijna nooit gebruikt. De booster van 2000w 1x per week 30 min voor desinfectie.
Inderdaad. Een 16 A B-kar automaat mag pas uitschakelen bij 13% overbelasting gedurende minimaal een uur. Bij 45% overbelasting moet die uitschakelen binnen een uur.smaij schreef op vrijdag 12 januari 2024 @ 10:29:
[...]
Bij de airco heb ik daar wel op aangestuurd (20a), maar bij de WP blijkbaar niet gezien. Ik heb de 8 kW WP.
Ach, tot nu toe nog geen enkel probleem gehad elektrisch gezien.
Check mijn thuisbatterijsimulator en EPEX forecast
Sectie 6.6.1:Riesjard schreef op vrijdag 12 januari 2024 @ 10:30:
[...]
Waar zit die instelling? Ik heb gezocht en het niet gevonden.
Ik heb in overleg met WP installateur de elektra voorzieningen door zonnepanelen installateur laten doen. Wp installateur had 3 losse groepen van 16a gespecificeerd (WP, BUH en Booster).
Ik ben geen elektricien maar volgens mij hadden die booster en BUH makkelijk op 1 groep gekund. De BUH wordt letterlijk bijna nooit gebruikt. De booster van 2000w 1x per week 30 min voor desinfectie.
https://www.daikin.eu/con...ference%20guide_Dutch.pdf
Check mijn thuisbatterijsimulator en EPEX forecast
Hier eigenlijk de laatste weken al lekker stabiel. Vanmorgen zag ik hier ineens een ander gedrag in bijv. de dT, zonder dat ik ergens aanzit, puur op temperatiuur denk ik.PCJR schreef op vrijdag 12 januari 2024 @ 08:32:
[...]
Dit zoek ik eigenlijk om te vergelijken, hier rechts in rood zie je dat het deze ochtend weer gaat fluctueren. Vannacht ging het, om 1 of andere reden wel goed, netjes strakke lijn.
[Afbeelding]
[Afbeelding]
Daikin Altherma 3 // Daikin Airco // Solar 9kWp // Kona Fashion 64kW // Gazelle Ultimate C380 HMB 500Wh // Apple Fanboy
Ah dat is goed om te weten.MrFish schreef op vrijdag 12 januari 2024 @ 10:34:
[...]
Inderdaad. Een 16 A B-kar automaat mag pas uitschakelen bij 13% overbelasting gedurende minimaal een uur. Bij 45% overbelasting moet die uitschakelen binnen een uur.
Die Shelly is een stuk strenger.
Die klapte er dus op 3881w / 229v = 16,94a uit.
Ben benieuwd naar je ervaringen; heb het zelf nog niet geprobeerd!
Check mijn thuisbatterijsimulator en EPEX forecast
Ik ben zelf dan erg benieuwd hoe dat dan gaat werken. Normaal pakt de booster de desinfectierun over vanaf 53. Dit lijkt echt een temperatuur geregelde aansturing te zijn. Maar als dit vermogen beperken zou werken zoals ik hoop dan moet die booster dus eerder aangestuurd worden door de Warmtepomp. Niet meer obv temperatuur van het tapwater gestuurd maar gestuurd door opgenomen vermogen van de warmtepomp.MrFish schreef op vrijdag 12 januari 2024 @ 10:52:
[...]
Ben benieuwd naar je ervaringen; heb het zelf nog niet geprobeerd!
Zo niet maakt ie de desinfectierun nooit af
[ Voor 3% gewijzigd door Riesjard op 12-01-2024 11:05 ]
Die piekjes naar onder zijn defrosts neem ik aan, en inderdaad aan de rechterkant begint t gewiebel. Dit zie je ook in de powerusage ? (met een HW dinrail meter is het wat mooier te zien).SmartGuyz schreef op vrijdag 12 januari 2024 @ 10:44:
[...]
Hier eigenlijk de laatste weken al lekker stabiel. Vanmorgen zag ik hier ineens een ander gedrag in bijv. de dT, zonder dat ik ergens aanzit, puur op temperatiuur denk ik.
[Afbeelding]
Kun je buitentemp erbij zetten? Hier is het vrij stabiel, ik vraag me sterk af of het gewiebel samenhangt met de buitentemp. In mijn geval kan ik concluderen van niet.
:strip_exif()/f/image/H4OsN7063q4oVKWQnBWUsl4I.jpg?f=fotoalbum_large)
WAT is er smorgens anders hier, dan in de nacht, waardoor ie gaat flipperen
[ Voor 3% gewijzigd door PCJR op 12-01-2024 11:37 ]
|| Solar 7.4kwp oostwest + 850wp zuid + Deye 12K-SG04LP3-EU + 50kWh LiFePo4 || EHVX08S23EJ9W + ERGA06EAV3H ||
Zou zomaar eens de overregeling kunnen zijn die aan het werk is.PCJR schreef op vrijdag 12 januari 2024 @ 11:05:
[...]
Die piekjes naar onder zijn defrosts neem ik aan, en inderdaad aan de rechterkant begint t gewiebel. Dit zie je ook in de powerusage ? (met een HW dinrail meter is het wat mooier te zien).
Kun je buitentemp erbij zetten? Hier is het vrij stabiel, ik vraag me sterk af of het gewiebel samenhangt met de buitentemp. In mijn geval kan ik concluderen van niet.
[Afbeelding]
Hoe heb je de overregeling ingesteld?
Ik heb geen meter op de groep hangen, maar wel inverter usage, daar zie ik het ook. MAAR nu wordt ie weer stabieler. (er is niemand in het huis, tenminste, dat hoop ikPCJR schreef op vrijdag 12 januari 2024 @ 11:05:
[...]
Die piekjes naar onder zijn defrosts neem ik aan, en inderdaad aan de rechterkant begint t gewiebel. Dit zie je ook in de powerusage ? (met een HW dinrail meter is het wat mooier te zien).
Kun je buitentemp erbij zetten? Hier is het vrij stabiel, ik vraag me sterk af of het gewiebel samenhangt met de buitentemp. In mijn geval kan ik concluderen van niet.
[Afbeelding]
Die dalen zijn defrost inderdaad.
/f/image/lQmRZ1ccHTfn8TsJwInEjdOp.png?f=fotoalbum_large)
Daikin Altherma 3 // Daikin Airco // Solar 9kWp // Kona Fashion 64kW // Gazelle Ultimate C380 HMB 500Wh // Apple Fanboy
[ Voor 12% gewijzigd door haakjesluiten op 12-01-2024 11:20 ]
Ideale waarde is trail and error. Maar het voor deel van een lagere dT is dat je een lagere aanvoer tempratuur kan hanteren met een hogere pomp snelheid en dan de zelfde kamertemperatuur kan halen.haakjesluiten schreef op vrijdag 12 januari 2024 @ 11:19:
ik heb de delta t gewoon op 5 laten staan, ik zie hier nu mensen die een lagere delta hebben. Wat is hier het voordeel van en hoebepaal je de ideaale waarde.
Aanvoer 30 graden, dT op 5 is een retour van 25
Aanvoer 28 graden, dT op 3 is ook een retour van 25
De pomp zal dan iets harder draaien in theorie (correct me if I'm wrong)
Daikin Altherma 3 // Daikin Airco // Solar 9kWp // Kona Fashion 64kW // Gazelle Ultimate C380 HMB 500Wh // Apple Fanboy
overshoot/overregeling=3Riesjard schreef op vrijdag 12 januari 2024 @ 11:11:
[...]
Zou zomaar eens de overregeling kunnen zijn die aan het werk is.
Hoe heb je de overregeling ingesteld?
Ik kan m eens op het laagste zetten, dat is 1 dacht ik. Uit gaat niet
|| Solar 7.4kwp oostwest + 850wp zuid + Deye 12K-SG04LP3-EU + 50kWh LiFePo4 || EHVX08S23EJ9W + ERGA06EAV3H ||
Zo raar he. En het heeft dus niet (direct) met de outdoor temp te maken, want die stijgt al de hele dag, terwijl je een stukje gewiebel hebt... Dat was ook mijn conclusie.SmartGuyz schreef op vrijdag 12 januari 2024 @ 11:17:
[...]
Ik heb geen meter op de groep hangen, maar wel inverter usage, daar zie ik het ook. MAAR nu wordt ie weer stabieler. (er is niemand in het huis, tenminste, dat hoop ik)
Die dalen zijn defrost inderdaad.
[Afbeelding]
[Afbeelding]
Ik moet nog even 2 uurtjes draaien, dan kan ik overregeling van 3 naar 1 zetten. Het ziet er nu zo uit;
:strip_exif()/f/image/HLPSxZyhTVkea8mP7QWK2PBr.jpg?f=fotoalbum_large)
:strip_exif()/f/image/FQJMlGB7HMlFQlRBvYcWFS56.jpg?f=fotoalbum_large)
:strip_exif()/f/image/UhczRztS4TyQNzu2L8irIUbC.jpg?f=fotoalbum_large)
edit;
flipperen begint weer, dus overregeling nu van 3 naar 1.
:strip_exif()/f/image/4Isv9A73UTjfQdFf4vUpe504.jpg?f=fotoalbum_large)
[ Voor 16% gewijzigd door PCJR op 12-01-2024 11:42 ]
|| Solar 7.4kwp oostwest + 850wp zuid + Deye 12K-SG04LP3-EU + 50kWh LiFePo4 || EHVX08S23EJ9W + ERGA06EAV3H ||
Ik had die problematiek ook continu met de Shelly, ook ná het toevoegen van de optionele RC snubber (anders willen ze op de laatste firmware zelfs met een single splitje van 2kw al niet aanblijven hier).Riesjard schreef op vrijdag 12 januari 2024 @ 09:17:
[...]
Ik meet het stroomverbruik van de groep waar de warmtepomp op zit met een Shelly.
Als er geen warmtevraag is en alles stand-by staat, is het opgenomen vermogen zo’n 16w. Ik vind dat trouwens best veel voor een modern apparaat wat gericht is op duurzaamheid.
De pomp zal afhankelijk van het debiet ook tot
50w vermogen opnemen, maar dat is een aanname.
Edit:
Ik heb er een shelly pro 1pm tussen zitten en deze kan een maximaal 16a aan. Gisteren tijdens de desinfectierun onder slechte omstandigheden schakelde de Shelly zich uit. Op dat moment was het opgenomen vermogen 3881w en de voltage vanaf het net was 229v. Dat is meer dan 16a.
Die desinfectierun gaat t/m 53 graden op de warmtepomp en daarna neemt de booster in de losse tapwater tank het over. Maar zover kwam hij niet. Hij was nog bezig met verwarmen op de warmtepomp en was op moment van uitvallen tot 51 graden gekomen.
Ik zag later dat ook de dagelijkse geplande tapwater opwarm runs ook al tot 3600w a 3700w gaan onder deze omstandigheden.
Nu zullen we niet zo heel vaak deze omstandigheden hebben maar dit gaat al wel tot de limieten.
Anderen hier ook last van?
Ik begreep van iemand zonder zo’n Shelly ertussen dat hij hem soms doortrekt naar 4000w op een 16a groep dus de 16a groepen zijn minder strak afgesteld dan zo’n Shelly.
De ingebouwde beveiligingen van een shelly staan gewoon veel te snel/strak afgesteld en zijn itt tot vroegere firmwares ook niet meer uit te schakelen. Ik heb dus maar besloten de Shelly Pro1PM een minder belaste functie elders te geven en heb er nu een homewizard tussen gezet. Daar ben ik zeer tevreden over.
All-electric.
Hoi RonJ,RonJ schreef op woensdag 29 november 2023 @ 16:05:
[...]
De DT setting gaat hier niets uitmaken, dat komt pas in beeld een tijdje na de initiële start op maximaal pompvermogen. Had je deze beperkt voor altijd (1-4) of alleen voor het samplen (5-8)? Je zou m ook even op 80% kunnen proberen. Mogelijk haal je bij 70% (-pompvermogen, dus niet de daarmee behaalde flowrate) onvoldoende flow om door de start-checks heen te komen. Als ie daarbij onder de 12l/min blijft wil ie niet doorstarten.
[...]
Kun je uitleggen aan de leken op dit forum, wat je bedoelt met die start-checks?
Die term ben ik nog niet eerder tegengekomen en zou graag willen weten wat dit inhoud en hoe jij aan dit soort informatie komt, dat er überhaupt zulke checks zijn.
Heb jij een Functioneel Ontwerp of Technisch Ontwerp van de software van Daikin Warmtepompen?
Alvast bedankt!
ERGA08EAV3H7 | EHVH08S18EJ9W | BRC1HHDAW | 116 m² Vloerverwarming |13 groepen (3/5/5) | 29°C @ -10°C / 26°C @ 15°C | ∆T = 3 | Vrijstaande jaren-30 woning 178 m², goed geïsoleerd. Gasloos sinds 21-09-2023. | PV: 6000 Wp.
Ik heb eerder geëxperimenteerd met de stille modus (de meest stille van de 3); dan wordt het compressortoerental begrensd maar het effect is vergelijkbaar. SWW runs en desinfectie verloopt ongewijzigd maar duurt langer. Delta T over de spiraal wordt wat kleiner, en delta T tussen spiraal en SWW vat ook. Waarschijnlijk is het daardoor nog lichtelijk efficiënter ook.Riesjard schreef op vrijdag 12 januari 2024 @ 11:05:
[...]
Ik ben zelf dan erg benieuwd hoe dat dan gaat werken. Normaal pakt de booster de desinfectierun over vanaf 53. Dit lijkt echt een temperatuur geregelde aansturing te zijn. Maar als dit vermogen beperken zou werken zoals ik hoop dan moet die booster dus eerder aangestuurd worden door de Warmtepomp. Niet meer obv temperatuur van het tapwater gestuurd maar gestuurd door opgenomen vermogen van de warmtepomp.
Zo niet maakt ie de desinfectierun nooit af
Check mijn thuisbatterijsimulator en EPEX forecast
Nou die overregeling heeft ook een doel. Namelijk compressor stop/starts voorkomen.PCJR schreef op vrijdag 12 januari 2024 @ 11:29:
[...]
overshoot/overregeling=3
Ik kan m eens op het laagste zetten, dat is 1 dacht ik. Uit gaat niet
Hierdoor mag de Ta verhoogd worden om stops te voorkomen.
Ik meen dat ik er na wat experimenteren voor heb gekozen om de stooklijn iets te verhogen en de overregeling weer op 1 had gezet. Zo draaide hij bij mij stabieler.
Er wordt warm water voor de badkamer getrokken en dus moet de voorraad aangevuld en verwarmd worden?PCJR schreef op vrijdag 12 januari 2024 @ 11:05:
[...]
Die piekjes naar onder zijn defrosts neem ik aan, en inderdaad aan de rechterkant begint t gewiebel. Dit zie je ook in de powerusage ? (met een HW dinrail meter is het wat mooier te zien).
Kun je buitentemp erbij zetten? Hier is het vrij stabiel, ik vraag me sterk af of het gewiebel samenhangt met de buitentemp. In mijn geval kan ik concluderen van niet.
[Afbeelding]
WAT is er smorgens anders hier, dan in de nacht, waardoor ie gaat flipperen
75kWh Tesla Powerwall, 5.5kWp Solar met Enphase IQ7A, Daikin WP EHBH08EFW+ERGA06EAV3H, Daikin Airco 2MXM40N2V1B9+CTXM15R2V1B+FDXM25F3V1B, Ariston Nuos Evo WPB, Tesla M3P, Zappi 2.1, Woning 1932 A++
En ook het verbruik van de inverter;SirLikeAlot schreef op vrijdag 12 januari 2024 @ 12:59:
Voor diegene die ESPAltherma draaien met het dashboard van Toppe; hoe ziet bij jullie de grafiek nu eruit? (mijn overzicht heeft extra sensoren op de vloer/verwarmingsverdeler)[Afbeelding]
Buiten is het nu rond/onder de 0, maar het energieverbruik is enorm (>60kWh per dag). Ik merk dat de grafiek nogal 'stuitert'. Is dat normaal en verwacht bij een Altherma WP? Naar mijn gevoel is de unit net iets teveel met defrosten bezig. Info;
Vloer 70m3
Buitendeel ERGA08EAV3H
Binnendeel EHVX08S23EJ9W
ESPAltherma Astra BR4G8AL (tip!)
Enig idee om deze situatie te verbeteren? Ik heb de instellingen van mijn WP ook in https://docs.google.com/s...yTQMqI/edit#gid=962777235 gezet, al kan ik nu deze niet meer bewerken...SirLikeAlot schreef op vrijdag 12 januari 2024 @ 13:12:
@Driek; Dank voor de tip, ik kan in ieder geval het gebruik ook delen;
[Afbeelding]
Is dit typisch pendelgedrag? Zo ja, dan kan ik beter hier informeren? Daikin Altherma warmtepomp ervaringen
Ik snap denk ik niet echt wat je bedoeld, maar een relatie tussen sww tank en het geflipper kan ik niet ontdekkenJudge Ming schreef op vrijdag 12 januari 2024 @ 13:24:
[...]
Er wordt warm water voor de badkamer getrokken en dus moet de voorraad aangevuld en verwarmd worden?
|| Solar 7.4kwp oostwest + 850wp zuid + Deye 12K-SG04LP3-EU + 50kWh LiFePo4 || EHVX08S23EJ9W + ERGA06EAV3H ||
Volgens mij zie ik geen pendelen, maar gewoon veel defrosts 😊SirLikeAlot schreef op vrijdag 12 januari 2024 @ 13:26:
Uit SirLikeAlot in "Daikin Altherma 3 -> ESPAltherma"
[...]
En ook het verbruik van de inverter;
[...]
Enig idee om deze situatie te verbeteren? Ik heb de instellingen van mijn WP ook in https://docs.google.com/s...yTQMqI/edit#gid=962777235 gezet, al kan ik nu deze niet meer bewerken...
|| Solar 7.4kwp oostwest + 850wp zuid + Deye 12K-SG04LP3-EU + 50kWh LiFePo4 || EHVX08S23EJ9W + ERGA06EAV3H ||
Ik ben ook aan het raden. De unit kan maar 1 ding tegelijk verwarmen vloer of SWW, misschien is dat geflipper zijn manier om aan te geven dat ie om-en-om warmte aan die 2 targets zit af te geven? Forgive me for guessing!PCJR schreef op vrijdag 12 januari 2024 @ 13:29:
[...]
Ik snap denk ik niet echt wat je bedoeld, maar een relatie tussen sww tank en het geflipper kan ik niet ontdekken
75kWh Tesla Powerwall, 5.5kWp Solar met Enphase IQ7A, Daikin WP EHBH08EFW+ERGA06EAV3H, Daikin Airco 2MXM40N2V1B9+CTXM15R2V1B+FDXM25F3V1B, Ariston Nuos Evo WPB, Tesla M3P, Zappi 2.1, Woning 1932 A++
Alle tips en gokjes welkomJudge Ming schreef op vrijdag 12 januari 2024 @ 13:32:
[...]
Ik ben ook aan het raden. De unit kan maar 1 ding tegelijk verwarmen vloer of SWW, misschien is dat geflipper zijn manier om aan te geven dat ie om-en-om warmte aan die 2 targets zit af te geven? Forgive me for guessing!
Maar nee sww run is goed te ontscheiden, het geflipper is soms random na een tijd, of soms na een defrost. Ik heb nu een legionella gehad, dus dalijk weer even kijken naar de grafiek ...
Beetje dagtaak geworden dit...
|| Solar 7.4kwp oostwest + 850wp zuid + Deye 12K-SG04LP3-EU + 50kWh LiFePo4 || EHVX08S23EJ9W + ERGA06EAV3H ||
OT: Sorry sorry sorry, maar je kan sowieso niet 1 ding tegelijk doenJudge Ming schreef op vrijdag 12 januari 2024 @ 13:32:
[...]
Ik ben ook aan het raden. De unit kan maar 1 ding tegelijk verwarmen vloer of SWW, misschien is dat geflipper zijn manier om aan te geven dat ie om-en-om warmte aan die 2 targets zit af te geven? Forgive me for guessing!
Daikin Altherma 3 // Daikin Airco // Solar 9kWp // Kona Fashion 64kW // Gazelle Ultimate C380 HMB 500Wh // Apple Fanboy
De SWW run is goed te onderscheiden inderdaad; die is te zien aan de piek van de 'Water leaving temperature before buh' sensor (die gaat dan een stuk hoger dan de normale stooklijn). Alleen het stuiteren of geflipper is me nog een raadsel, alsook de grote hoeveelheden defrost runs
Nog 1 gokje dan; het geflipper ontstaat nadat de unit 'een tijd' inspanning heeft geleverd. Een defrost levert een piek in activiteit en een (lange) run verzamelt ook veel activiteit. Is er een aanname te doen over de hoeveelheid inspanning die de unit achter elkaar kan doen? Wordt er iets warm (ja, duh het water, maar dat bedoel ik natuurlijk niet) dat de unit even rustiger aan moet doen? Of zijn er ook voorbeelden van runs naar eenzelfde aanvoertemperatuur die dagen aanhouden zonder een probleem?PCJR schreef op vrijdag 12 januari 2024 @ 13:34:
[...]
Alle tips en gokjes welkom
Maar nee sww run is goed te ontscheiden, het geflipper is soms random na een tijd, of soms na een defrost. Ik heb nu een legionella gehad, dus dalijk weer even kijken naar de grafiek ...
Beetje dagtaak geworden dit...
Mijn unit gaat pas in juni on-line dus ik probeer hiervandaan zoveel mogelijk mee te krijgen van dingen die ik 'goed' moet instellen! Dank daarvoor!
[ Voor 7% gewijzigd door Judge Ming op 12-01-2024 13:44 ]
75kWh Tesla Powerwall, 5.5kWp Solar met Enphase IQ7A, Daikin WP EHBH08EFW+ERGA06EAV3H, Daikin Airco 2MXM40N2V1B9+CTXM15R2V1B+FDXM25F3V1B, Ariston Nuos Evo WPB, Tesla M3P, Zappi 2.1, Woning 1932 A++
Vannacht is t rete stabiel geweest, ook na een sww run of een defrost. Daar kan ik het dus niet aan koppelenJudge Ming schreef op vrijdag 12 januari 2024 @ 13:41:
[...]
Nog 1 gokje dan; het geflipper ontstaat nadat de unit 'een tijd' inspanning heeft geleverd. Een defrost levert een piek in activiteit en een (lange) run verzamelt ook veel activiteit. Is er een aanname te doen over de hoeveelheid inspanning die de unit achter elkaar kan doen? Wordt er iets warm (ja, duh het water, maar dat bedoel ik natuurlijk niet) dat de unit even rustiger aan moet doen? Of zijn er ook voorbeelden van runs naar eenzelfde aanvoertemperatuur die dagen aanhouden zonder een probleem?
Mijn unit gaat pas in juni on-line dus ik probeer hiervandaan zoveel mogelijk mee te krijgen van dingen die ik 'goed' moet instellen! Dank daarvoor!
Foto ergens vanochtend gepost
|| Solar 7.4kwp oostwest + 850wp zuid + Deye 12K-SG04LP3-EU + 50kWh LiFePo4 || EHVX08S23EJ9W + ERGA06EAV3H ||
Dus in de zomer een idee om evt hoger COP voor SWW te halen? Nu heb ik de SWW run natuurlijk zo kort mogelijk, maar in de zomer mag ie er van mij zo lang over doen als ie wilt.MrFish schreef op vrijdag 12 januari 2024 @ 12:57:
[...]
Ik heb eerder geëxperimenteerd met de stille modus (de meest stille van de 3); dan wordt het compressortoerental begrensd maar het effect is vergelijkbaar. SWW runs en desinfectie verloopt ongewijzigd maar duurt langer. Delta T over de spiraal wordt wat kleiner, en delta T tussen spiraal en SWW vat ook. Waarschijnlijk is het daardoor nog lichtelijk efficiënter ook.
Alles hangt natuurlijk af van grootte, isolatie, comfortvraag en zelfs ligging van en in de woning, ik begrijp ook dat je niet de ene woning met de andere kunt vergelijken. Maar toch....voor de beeldvorming:
Woning bouwjaar 1992. voorzien van dakisolatie, spouwmuurisolatie, dubbel glas, isolatie onder de vloerverwarming. Allemaal wel "origineel" 1992. Twee isolatiespecialisten hier gehad en beiden gaven aan dat extra isolatie geen zin had...hoge investering, weinig extra rendement. TVT>30 jaar....
Aan het dubbel glas heb ik ook al eens gerekend maar daar is ook weinig eer te behalen temeer daar we relatief weinig glasoppervlak hebben (21m2) én bovenverdieping rolluiken. Gordijnen heel trouw dicht bij zonsondergang.
Beneden 80m2 vloerverwarming gecombineerd met een paar radiatoren maar die weinig meer doen. Boven radiatoren, 2 kamers over gedimensioneerd, geboosterd en gefolied. Alles bij elkaar boven 92m2.
Ik heb een altherma 3, 8kW en 200 ltr losse warmwatertank.
Ik heb wel meer issues met de installatie, o.a. veel leidinggeruis.
Maar het verbruik valt me toch echt vies tegen. Elke dag weer schrikken, zeker met deze koude. Vandaag is het rond 0 en vochtig weer....om de 40 minuten een defrost en ondanks dat het minder koud is nu al bijna 30kWh verstookt...het is 14 uur. Backup heater doet ook mee. Evenwichtstemp staat op 0 graden, maar lijkt vooral mee te doen om de WP uit de defrost te helpen. Bij iets minder vochtig weer maar wel kouder doet ie minder tot niet mee, ook ruim onder 0 dus. Verbruik gaat weer de 50kWh over vandaag en dat bij om en nabij de 0 graden.Vind ik toch wel veel. Wat zijn andermans ervaringen momenteel? Liefst met huis uit zelfde bouwperiode en isolatie.
Aanvoer staat op WAR (26 bij 16, 40 bij -10 stooklijn), die ik af en toe was bijstel op de onecta app (meestal naar beneden). dT op 5, modulatie aan met max van 3.
www.highflow.nl
Ik weet, dat toen het een paar nachten geleden zo koud was, toen ging er 36 graden door de vloer, en dat was genoeg om de temperatuur in de woonkamer in de nacht te doen stijgen. Dus het is nu gewoon experimenteren.
Och ja, je moet toch wat he.
Schommelingen in vermogen van de WP toch te groot. Daarom toch nog even aan het puzzelen gegaan. Nog scherper gaan zitten met de delta T (van 5 naar 3C) en tijdsmiddeling ingesteld (van niet naar 12 uur). Lijkt zijn werk goed te doen. WP draait toch veel stabieler en lager, ondanks die radiatoren die meebewegen en de boel af en toe zouden kunnen verstoren.JoTil schreef op maandag 8 januari 2024 @ 16:42:
[...]
Als je ook nog ergens thermostaatkranen op de radiatoren hebt zitten kunnen die het ook veroorzaken door dat die ruimte dan warmte vraag heeft. Bij mij is het ook geen strakke lijn (ook enkel radiatoren met op de bg boosters erbij). Ik vermoed agv de thermostaatkranen op de verdiepingen & geen massa in het systeem. Verder geen pendelen en een enkele defrost op een dag.
Klopt ja, installatie draait 24/7. Met nachtverlaging is het nog erger. Aanvoertemp bij die koude nacht had ik wel wat verlaagd om te kijken of het snel afkoelde. Zal op 36 graden hebben gestaan. Maar begrijp ik uit je reactie dat je die verbruikscijfers niet zo bijzonder vind? Ik probeer vooral een gevoel te ontwikkelen wat hier een "normaal" verbruik is. Is de eerste winter met de warmtepomp, maar als je gewend bent max. 10kWh /dag te gebruiken voor je hele huishouden (excl. electr. auto) dan schrik je van 70 in eerste instantie.BTS schreef op vrijdag 12 januari 2024 @ 14:11:
@Pascal P je hebt op die koude nachten/dagen 24/7 de WP aangehad? En die stooklijn is het dan comfortabel? Feitelijk heb je met -9 buiten de boel met 40° graden aanvoer proberen te verwarmen. Dat kost eenmaal energie.
Heb je historisch gasverbruik?Pascal P schreef op vrijdag 12 januari 2024 @ 14:03:
Mijn verbruik is afgelopen dagen door het dak gegaan voor mijn gevoel. Ja, het was best koud (-9 hier gisternacht) maar ik heb verbruik van ruim meer dan 50kWh per dag, gisteren net over de 60. En dan heb ik ook nog eens 2 avonden de open haard maar aangedaan om het een klein beetje in de hand te houden.
Alles hangt natuurlijk af van grootte, isolatie, comfortvraag en zelfs ligging van en in de woning, ik begrijp ook dat je niet de ene woning met de andere kunt vergelijken. Maar toch....voor de beeldvorming:
Woning bouwjaar 1992. voorzien van dakisolatie, spouwmuurisolatie, dubbel glas, isolatie onder de vloerverwarming. Allemaal wel "origineel" 1992. Twee isolatiespecialisten hier gehad en beiden gaven aan dat extra isolatie geen zin had...hoge investering, weinig extra rendement. TVT>30 jaar....
Aan het dubbel glas heb ik ook al eens gerekend maar daar is ook weinig eer te behalen temeer daar we relatief weinig glasoppervlak hebben (21m2) én bovenverdieping rolluiken. Gordijnen heel trouw dicht bij zonsondergang.
Beneden 80m2 vloerverwarming gecombineerd met een paar radiatoren maar die weinig meer doen. Boven radiatoren, 2 kamers over gedimensioneerd, geboosterd en gefolied. Alles bij elkaar boven 92m2.
Ik heb een altherma 3, 8kW en 200 ltr losse warmwatertank.
Ik heb wel meer issues met de installatie, o.a. veel leidinggeruis.
Maar het verbruik valt me toch echt vies tegen. Elke dag weer schrikken, zeker met deze koude. Vandaag is het rond 0 en vochtig weer....om de 40 minuten een defrost en ondanks dat het minder koud is nu al bijna 30kWh verstookt...het is 14 uur. Backup heater doet ook mee. Evenwichtstemp staat op 0 graden, maar lijkt vooral mee te doen om de WP uit de defrost te helpen. Bij iets minder vochtig weer maar wel kouder doet ie minder tot niet mee, ook ruim onder 0 dus. Verbruik gaat weer de 50kWh over vandaag en dat bij om en nabij de 0 graden.Vind ik toch wel veel. Wat zijn andermans ervaringen momenteel? Liefst met huis uit zelfde bouwperiode en isolatie.
Aanvoer staat op WAR (26 bij 16, 40 bij -10 stooklijn), die ik af en toe was bijstel op de onecta app (meestal naar beneden). dT op 5, modulatie aan met max van 3.
Even rekenen: 60 kWh elektrisch is bij COP zeg 3,5 ca 200 kWh thermisch, oftewel 25 kuub gas equivalent. Dat is veel maar niet uitzonderlijk.
Hier was dinsdag het record, met 20 kWh (verwarming alleen), TA tegen de 30 graden, maar dan wel in een huis uit 2014 van 140 m2.
Overigens zie ik hier vandaag ook veel meer defrosts dan dinsdag. Toen was de lucht veel droger.
Check mijn thuisbatterijsimulator en EPEX forecast
Historisch verbruik: 2022: 1650kuub maar was met aanvoertemp verlaging van max 40 graden (1 week 50).MrFish schreef op vrijdag 12 januari 2024 @ 14:17:
[...]
Heb je historisch gasverbruik?
Even rekenen: 60 kWh elektrisch is bij COP zeg 3,5 ca 200 kWh thermisch, oftewel 25 kuub gas equivalent. Dat is veel maar niet uitzonderlijk.
Hier was dinsdag het record, met 20 kWh (verwarming alleen), TA tegen de 30 graden, maar dan wel in een huis uit 2014 van 140 m2.
Overigens zie ik hier vandaag ook veel meer defrosts dan dinsdag. Toen was de lucht veel droger.
Eerder lag dat rond de 2000. Maar toen deden we wat minder ons best energie te besparen. Maar ik ga uit van gemiddeld 1850 kuub.
Ik heb op dagniveau het gasveruik bijgehouden afgelopen jaren. En als ik dan dagen opzoek met vergelijkbare graaddagen (tussen 20 en 25 graaddagen) dan heb ik gasverbruiken van ca. 15 tot 17 kuub op die dagen. Dat was wel met nachtverlaging moet ik er bij zeggen.
Een COP van 3,5 haal je denk ik niet bij -5. Max 3 is mijn berekening. Bij -9 zelfs 2,5.
[ Voor 4% gewijzigd door Pascal P op 12-01-2024 14:27 ]
Na een ~tweetal maanden in bedrijf kwam het moment dat de CV ook aangesproken moest worden. De eerste uren ging goed, daarna kwam er al snel een storing naar voren: "C0-00 Storing waterdebietsensor". Na wat zoekwerk, trial & error was de conclusie dat dit optreedt wanneer de pomp van de vloerverwarming nog aanstaat op het moment dat de pomp in de warmtepomp niet meer draait.
Dus daar hebben we een "simpele" oplossing voor bedacht; de ESPAltherma geeft ons door wat de status van de warmtepomp is, zodra deze naar "uit" gaat sturen we via HomeAssistant een signaal naar een slimme schakelaar die vervolgens de stroom van de vloerverwarmingspomp afhaalt.
En nu: 6 van de 7 dagen gaat dit goed, maar regelmatig komt de foutmelding toch alsnog naar boven. Meestal in de nacht. En dan is het gedaan met de verwarming.
Hulp van de installatiepartij blijft uit, er is wat mailcontact geweest en de beste oplossing die men kon bieden was het fysiek aan elkaar koppelen van de stroomvoorziening van de vloerverwarming aan de warmtepomp om eigenlijk hetzelfde als we nu hebben te realiseren met de kanttekening dat in dat geval de vloerverwarming dus altijd zal blijven pompen als er een CV-vraag is. In onze ervaring blijft het dan koud op de bovenverdieping (Jaga LTW radiatoren + Heatboosters). Dat is ook wel een eigen vraagstuk an sich, want dat lijkt me ook niet kloppen. Een vraagstuk die de installateur overigens niet meer heeft beantwoord.
Zelf vroeg ik me af of we direct op de warmtepomp een zender zouden kunnen plaatsen die direct het "uit"-signaal zou kunnen versturen naar de slimme stekker en of we dan daarmee wel de foutmelding voor zouden kunnen zijn. Daarbij is de hypothese dat omdat de ESPAltherma tot 30 seconden vertraging kan hebben in het doorgeven van de CV status we te lang met een draaiende warmtepomp zitten.
Alternatieven staan we natuurlijk ook voor open :-)
Gegeven je gasverbruik snap ik wel dat een 8 kW WP het een beetje zwaar heeft bij dit weer (gegeven je gasverbruik zou je een WP moeten hebben die 8-10 kW doet bij -10°C volgens koevlaas). Daikin geeft bij -8°C:Pascal P schreef op vrijdag 12 januari 2024 @ 14:21:
[...]
Historisch verbruik: 2022: 1650kuub maar was met aanvoertemp verlaging van max 40 graden (1 week 50).
Eerder lag dat rond de 2000. Maar toen deden we wat minder ons best energie te besparen. Maar ik ga uit van gemiddeld 1850 kuub.
Ik heb op dagniveau het gasveruik bijgehouden afgelopen jaren. En als ik dan dagen opzoek met vergelijkbare graaddagen (tussen 20 en 25 graaddagen) dan heb ik gasverbruiken van ca. 15 tot 17 kuub op die dagen. Dat was wel met nachtverlaging moet ik er bij zeggen.
40°C TA: 7.11 kW thermisch / 3.12 elektrisch (COP 2.3)
35°C: 7.17 / 2.69 (COP 2.7)
30°C 7.17 / 2.44 (COP 2.9)
Je kunt nog een flinke smak besparen als je lagere TA's kunt realiseren!
edit: eens dat COP 3,5 te hoog was. 60 kWh is dan eerder 150 kWh thermisch (COP 2,5), oftewel 19 kuub gas. Dat klopt m.i. goed. Zou je je TA naar 30°C kunnen krijgen, dan zou je zo'n 10 kWh besparen bij deze temperaturen.
[ Voor 14% gewijzigd door MrFish op 12-01-2024 14:36 ]
Check mijn thuisbatterijsimulator en EPEX forecast
Weet je dan zeker dat je voldoende flow zult hebben in de vloerverwarming? Die onzekerheid heeft mij doen besluiten om de pomp er maar tussen te laten zitten.Ninjetsu NL schreef op vrijdag 12 januari 2024 @ 09:45:
Dit weer is wellicht qua temperatuur wel beter maar qua defrosts hier absoluut niet... Koud met motregen en nu is het mistig/nevelig buiten.
Vandaag contact gehad met de installateur van de WP om de verdeler pomploos te maken en het voetventiel en het thermostaatventiel er uit te halen. Ben eens benieuwd naar het antwoord/de prijs.
En zoals hierboven genoemd, TA verlagen naar 35, 30 of 27 graden maakt een grote besparing mogelijk maar blijft het dan wel warm?
Bij mijn partner gaat de WP onder 5° buitenT op continue aan. Boven de 5° gaat die op tijdschakelaar en draait ie enkel overdag. TA is 25°. Bij mij is het TA 27°. Geen nachtverlaging.
[ Voor 19% gewijzigd door BTS op 12-01-2024 14:40 ]
www.highflow.nl
TA verlagen bedoel ik uiteraard icm investeringen in het afgiftesysteem. En zorg dat je overal in huis stookt, geen mengverdelers hebt, etc.BTS schreef op vrijdag 12 januari 2024 @ 14:36:
@Pascal P 1 kWh per uur maakt al 24 kWh op een dag. Dan is een verdubbeling niet zo gek als dat 48 kWh maakt. Wat belangrijk is is de opbrengst. Als er ook "maar" 48 kW aan warmte je huis is ingegaan dan is dat een cop van 1 en dat is bedroevend.
En zoals hierboven genoemd, TA verlagen naar 35, 30 of 27 graden maakt een grote besparing mogelijk maar blijft het dan wel warm?
Check mijn thuisbatterijsimulator en EPEX forecast
Begin met meten is weten. ESPaltherma en grafieken monitorenPascal P schreef op vrijdag 12 januari 2024 @ 14:03:
Mijn verbruik is afgelopen dagen door het dak gegaan voor mijn gevoel. Ja, het was best koud (-9 hier gisternacht) maar ik heb verbruik van ruim meer dan 50kWh per dag, gisteren net over de 60. En dan heb ik ook nog eens 2 avonden de open haard maar aangedaan om het een klein beetje in de hand te houden.
Alles hangt natuurlijk af van grootte, isolatie, comfortvraag en zelfs ligging van en in de woning, ik begrijp ook dat je niet de ene woning met de andere kunt vergelijken. Maar toch....voor de beeldvorming:
Woning bouwjaar 1992. voorzien van dakisolatie, spouwmuurisolatie, dubbel glas, isolatie onder de vloerverwarming. Allemaal wel "origineel" 1992. Twee isolatiespecialisten hier gehad en beiden gaven aan dat extra isolatie geen zin had...hoge investering, weinig extra rendement. TVT>30 jaar....
Aan het dubbel glas heb ik ook al eens gerekend maar daar is ook weinig eer te behalen temeer daar we relatief weinig glasoppervlak hebben (21m2) én bovenverdieping rolluiken. Gordijnen heel trouw dicht bij zonsondergang.
Beneden 80m2 vloerverwarming gecombineerd met een paar radiatoren maar die weinig meer doen. Boven radiatoren, 2 kamers over gedimensioneerd, geboosterd en gefolied. Alles bij elkaar boven 92m2.
Ik heb een altherma 3, 8kW en 200 ltr losse warmwatertank.
Ik heb wel meer issues met de installatie, o.a. veel leidinggeruis.
Maar het verbruik valt me toch echt vies tegen. Elke dag weer schrikken, zeker met deze koude. Vandaag is het rond 0 en vochtig weer....om de 40 minuten een defrost en ondanks dat het minder koud is nu al bijna 30kWh verstookt...het is 14 uur. Backup heater doet ook mee. Evenwichtstemp staat op 0 graden, maar lijkt vooral mee te doen om de WP uit de defrost te helpen. Bij iets minder vochtig weer maar wel kouder doet ie minder tot niet mee, ook ruim onder 0 dus. Verbruik gaat weer de 50kWh over vandaag en dat bij om en nabij de 0 graden.Vind ik toch wel veel. Wat zijn andermans ervaringen momenteel? Liefst met huis uit zelfde bouwperiode en isolatie.
Aanvoer staat op WAR (26 bij 16, 40 bij -10 stooklijn), die ik af en toe was bijstel op de onecta app (meestal naar beneden). dT op 5, modulatie aan met max van 3.
|| Solar 7.4kwp oostwest + 850wp zuid + Deye 12K-SG04LP3-EU + 50kWh LiFePo4 || EHVX08S23EJ9W + ERGA06EAV3H ||
Een normaal verbruik kun je bepalen aan een warmteverliesberekening of je gasverbruik vroegah. Data is welkomPascal P schreef op vrijdag 12 januari 2024 @ 14:16:
[...]
Klopt ja, installatie draait 24/7. Met nachtverlaging is het nog erger. Aanvoertemp bij die koude nacht had ik wel wat verlaagd om te kijken of het snel afkoelde. Zal op 36 graden hebben gestaan. Maar begrijp ik uit je reactie dat je die verbruikscijfers niet zo bijzonder vind? Ik probeer vooral een gevoel te ontwikkelen wat hier een "normaal" verbruik is. Is de eerste winter met de warmtepomp, maar als je gewend bent max. 10kWh /dag te gebruiken voor je hele huishouden (excl. electr. auto) dan schrik je van 70 in eerste instantie.
Sorry, ik begin bovenaan met lezen altijd....eea al besproken
[ Voor 4% gewijzigd door PCJR op 12-01-2024 14:45 ]
|| Solar 7.4kwp oostwest + 850wp zuid + Deye 12K-SG04LP3-EU + 50kWh LiFePo4 || EHVX08S23EJ9W + ERGA06EAV3H ||
Volgens installateur destijds zou 8kW moeten kunnen. Maar dat ie het zwaar heeft klopt wel (de WP he, de installateur weet ik momenteel niet ;-).MrFish schreef op vrijdag 12 januari 2024 @ 14:32:
[...]
Gegeven je gasverbruik snap ik wel dat een 8 kW WP het een beetje zwaar heeft bij dit weer (gegeven je gasverbruik zou je een WP moeten hebben die 8-10 kW doet bij -10°C volgens koevlaas). Daikin geeft bij -8°C:
40°C TA: 7.11 kW thermisch / 3.12 elektrisch (COP 2.3)
35°C: 7.17 / 2.69 (COP 2.7)
30°C 7.17 / 2.44 (COP 2.9)
Je kunt nog een flinke smak besparen als je lagere TA's kunt realiseren!
edit: eens dat COP 3,5 te hoog was. 60 kWh is dan eerder 150 kWh thermisch (COP 2,5), oftewel 19 kuub gas. Dat klopt m.i. goed. Zou je je TA naar 30°C kunnen krijgen, dan zou je zo'n 10 kWh besparen bij deze temperaturen.
Lagere aanvoertemp. heb ik geprobeerd maar er zijn twee zaken die daarin spelen. Als ik de aanvoer verlaag zal het pompvolume verhoogd worden. Ik heb nu op die dagen al voor mijn gevoel veel te veel leidingruis en dat wordt dan alleen maar erger. Dan heb ik nog liever 10kWh extra verbruik, want mijn nachtrust is me ook wel wat waard. Ik sit in een soort balanceeract. tussen enerzijds energie-efficiency en anderzijds met name geluid/leidingruis. Bij een defrost is het helemaal erg, maar bij lage buitentemp. dus ook.
Maar bedankt voor je reactie, het geeft me wel een goed idee wat ik kan verwachten en dat scheelt in de beoordeling. Dus zo gek zijn die 50 of 60kWh dus niet. Eigenlijk had ik jouw berekening ook zelf kunnen bedenken...toch bedankt!!
Het is dan toch fijn (niet sarcastisch bedoeld!) dat je een installateur hebt getroffen die voor de verandering niet een keer een veel te grote WP heeft opgehangen. Ik denk ook dat de 8 kW prima is, en als het een keertje echt koud is, is het geen probleem dat de BUH af en toe meedoet.Pascal P schreef op vrijdag 12 januari 2024 @ 14:45:
[...]
Volgens installateur destijds zou 8kW moeten kunnen. Maar dat ie het zwaar heeft klopt wel (de WP he, de installateur weet ik momenteel niet ;-).
Lagere aanvoertemp. heb ik geprobeerd maar er zijn twee zaken die daarin spelen. Als ik de aanvoer verlaag zal het pompvolume verhoogd worden. Ik heb nu op die dagen al voor mijn gevoel veel te veel leidingruis en dat wordt dan alleen maar erger. Dan heb ik nog liever 10kWh extra verbruik, want mijn nachtrust is me ook wel wat waard. Ik sit in een soort balanceeract. tussen enerzijds energie-efficiency en anderzijds met name geluid/leidingruis. Bij een defrost is het helemaal erg, maar bij lage buitentemp. dus ook.
Maar bedankt voor je reactie, het geeft me wel een goed idee wat ik kan verwachten en dat scheelt in de beoordeling. Dus zo gek zijn die 50 of 60kWh dus niet. Eigenlijk had ik jouw berekening ook zelf kunnen bedenken...toch bedankt!!
Je zult echt naar je leidingen moeten kijken met een goede loodgieter, daar is de winst te behalen. En goed opletten dat je radiatoren geen 'kortsluiting' veroorzaken (water met een te kleine ∆T terugsturen naar je WP).
Check mijn thuisbatterijsimulator en EPEX forecast
Ik volg met veel interesse dit forum en heb wel 3 homewizards aan de WP gehangen (3x 1 fase...op elke fase 1) omdat ik de meting van de Daikin niet vertrouwde. Ook die grafieken van HW geven wel wat info zoals de defrosts, het pendelen, inslaan en duur van de BU heater etc. Veel verder wil ik ook niet gaan. Ik vind het nu interessant om het apparaat te leren kennen maar ben geen knutselaar die alles aan elkaar gaat knopen. Ik wil een goed inzicht en aan welke knoppen ik moet draaien cq. hoe ik de WP en de rest van het afgiftesysteem zodanig instel dat hij zuinig loopt en een goed comfort geeft. Inmiddels ben ik met alles er op en eraan al bijna 13k kwijt aan de WP en dat vind ik wel even voldoende. Maar wel bedankt voor je reactie...mijn inschatting is dat het verbruik wel hoog is maar niet absurd.PCJR schreef op vrijdag 12 januari 2024 @ 14:39:
[...]
Begin met meten is weten. ESPaltherma en grafieken monitoren(je ziet waar ik al dagen-weken mee bezig ben
)
Die hele pomp van de vloerverwarming moet eruit. Simpel.DarknessAwaits schreef op vrijdag 12 januari 2024 @ 14:27:
Beste medetweakers, hopelijk is hier iemand die mij verder kan helpen met een probleem wat wij hebben. Afgelopen jaar is er een Daikin Altherma Daikin LT3 (Bluevolution 6,0 kW Vloer 230l boiler) geplaatst.
Na een ~tweetal maanden in bedrijf kwam het moment dat de CV ook aangesproken moest worden. De eerste uren ging goed, daarna kwam er al snel een storing naar voren: "C0-00 Storing waterdebietsensor". Na wat zoekwerk, trial & error was de conclusie dat dit optreedt wanneer de pomp van de vloerverwarming nog aanstaat op het moment dat de pomp in de warmtepomp niet meer draait.
Dus daar hebben we een "simpele" oplossing voor bedacht; de ESPAltherma geeft ons door wat de status van de warmtepomp is, zodra deze naar "uit" gaat sturen we via HomeAssistant een signaal naar een slimme schakelaar die vervolgens de stroom van de vloerverwarmingspomp afhaalt.
En nu: 6 van de 7 dagen gaat dit goed, maar regelmatig komt de foutmelding toch alsnog naar boven. Meestal in de nacht. En dan is het gedaan met de verwarming.
Hulp van de installatiepartij blijft uit, er is wat mailcontact geweest en de beste oplossing die men kon bieden was het fysiek aan elkaar koppelen van de stroomvoorziening van de vloerverwarming aan de warmtepomp om eigenlijk hetzelfde als we nu hebben te realiseren met de kanttekening dat in dat geval de vloerverwarming dus altijd zal blijven pompen als er een CV-vraag is. In onze ervaring blijft het dan koud op de bovenverdieping (Jaga LTW radiatoren + Heatboosters). Dat is ook wel een eigen vraagstuk an sich, want dat lijkt me ook niet kloppen. Een vraagstuk die de installateur overigens niet meer heeft beantwoord.
Zelf vroeg ik me af of we direct op de warmtepomp een zender zouden kunnen plaatsen die direct het "uit"-signaal zou kunnen versturen naar de slimme stekker en of we dan daarmee wel de foutmelding voor zouden kunnen zijn. Daarbij is de hypothese dat omdat de ESPAltherma tot 30 seconden vertraging kan hebben in het doorgeven van de CV status we te lang met een draaiende warmtepomp zitten.
Alternatieven staan we natuurlijk ook voor open :-)
Check mijn thuisbatterijsimulator en EPEX forecast
Ik heb wel een verdeler op de viergroeps vloerverwarming. Maar die bedoel je denk ik niet he?MrFish schreef op vrijdag 12 januari 2024 @ 14:37:
[...]
TA verlagen bedoel ik uiteraard icm investeringen in het afgiftesysteem. En zorg dat je overal in huis stookt, geen mengverdelers hebt, etc.
Afgiftesysteem is al aangepast:
- nieuwe inregelbare vloerverwarminsgverdeler. Is nu als gesloten ingesteld. Heeft wel een eigen pomp. Vraag me af of die er niet uit zou kunnen als ik onder de 40 graden blijf met de aanvoertemp. Maar ik kán wel nog boven de 40 stoken nu, als ik de verdeler open zet. Ik heb nl. nog de gasketel hangen en kan die min f meer bivalent inschakelen. Is zo gedaan om te testen of de WP het echt aankan.
- voorinstelbare radiatorkranen. Blijken geen meerwaarde want de installatie heeft elke liter bijna nodig. Staan nu op fabrieksinstelling (max. doorlaat). Als ik er 2 inregel gaat de WP al pendelen.
Ik kan mijn bovenstaande reactie nog een keertje herhalen zie ikPascal P schreef op vrijdag 12 januari 2024 @ 14:59:
[...]
Ik heb wel een verdeler op de viergroeps vloerverwarming. Maar die bedoel je denk ik niet he?
Afgiftesysteem is al aangepast:
- nieuwe inregelbare vloerverwarminsgverdeler. Is nu als gesloten ingesteld. Heeft wel een eigen pomp. Vraag me af of die er niet uit zou kunnen als ik onder de 40 graden blijf met de aanvoertemp. Maar ik kán wel nog boven de 40 stoken nu, als ik de verdeler open zet. Ik heb nl. nog de gasketel hangen en kan die min f meer bivalent inschakelen. Is zo gedaan om te testen of de WP het echt aankan.
- voorinstelbare radiatorkranen. Blijken geen meerwaarde want de installatie heeft elke liter bijna nodig. Staan nu op fabrieksinstelling (max. doorlaat). Als ik er 2 inregel gaat de WP al pendelen.
Check mijn thuisbatterijsimulator en EPEX forecast
De shelly pro xPM daarintegen kijkt gewoon softwarematig elke x seconde naar de gemeten stroom en als dat ook maar heel even boven de 16A uitkomt schakelt ie het relais uit. In eerdere (beta) firmware kon je die beveiliging nog uitschakelen, maar dat kan nu ook niet meer.
Een Shelly is dus gewoon niet betrouwbaar te krijgen icm een >6kW altherma.
All-electric.
je bedoeld pomp van de verdeler eruit?MrFish schreef op vrijdag 12 januari 2024 @ 15:00:
[...]
Ik kan mijn bovenstaande reactie nog een keertje herhalen zie ik
Van mij dan weer niet, want dan ga je tegen de "producteigenschap" aanlopen dat ie boven de 25C buitentemperatuur niet meer op de compressor wil lopen. Dan heb ik een vrij krap window in de ochtend waarin de PV voldoende opwekt om de SWW-run helemaal op PV te doen, maar het nog wel onder de 25C blijft.danny.s schreef op vrijdag 12 januari 2024 @ 13:57:
[...]
Dus in de zomer een idee om evt hoger COP voor SWW te halen? Nu heb ik de SWW run natuurlijk zo kort mogelijk, maar in de zomer mag ie er van mij zo lang over doen als ie wilt.
Ik betwijfel ook of je COP beter wordt van een langere run (de pomp e.d. verbruiken immers ook een stukje vast vermogen), maar meten is weten in dat geval.
All-electric.
Zou een verkeerd om aan gesloten radiator die leidingruis (door het hele huis) kunnen veroorzaken? Ben er nl. wel achter gekomen dat een radiator in de woonkamer verkeerd om is aangesloten maar heb die nu dicht gedraaid omdat hier de vloerverwarming ligt en die radiator weinig meerwaarde heeft.MrFish schreef op vrijdag 12 januari 2024 @ 14:53:
[...]
Het is dan toch fijn (niet sarcastisch bedoeld!) dat je een installateur hebt getroffen die voor de verandering niet een keer een veel te grote WP heeft opgehangen. Ik denk ook dat de 8 kW prima is, en als het een keertje echt koud is, is het geen probleem dat de BUH af en toe meedoet.
Je zult echt naar je leidingen moeten kijken met een goede loodgieter, daar is de winst te behalen. En goed opletten dat je radiatoren geen 'kortsluiting' veroorzaken (water met een te kleine ∆T terugsturen naar je WP).
Dus vervangen met een open verdeler? Het zou volgens de installateur niet nodig moeten zijn, maar de bevindingen tot dusver zijn verre van foutloos.MrFish schreef op vrijdag 12 januari 2024 @ 14:58:
[...]
Die hele pomp van de vloerverwarming moet eruit. Simpel.
Kom ik wel weer bij een eerder vraagstuk; als we de vloerverwarming altijd laten meedraaien (d.m.v. eigen pomp of open verdeler, dat lijkt me dan niet uitmaken) dan lijkt de bovenverdieping niet warm te worden.
Wat kan ik daar nog op ondernemen/wat zou ik mogen verwachten? Het is echt geen groot huis, ca. 100m2 en zou redelijk tot goed geïsoleerd moeten zijn (<1100m3 gas per jaar om te verwarmen). Wat dat betreft zijn we dus een beetje geschrokken van de resultaten tot dusver.
De oplossing is die pompverdeler eruit halen en daarna de flowverdeling tussen boven en beneden goed inregelen. Het op wat voor manier dan ook schakelen van die pomp lost alleen de storingsmelding op, maar niet het eigenlijke ontwerp issue met je installatie. Mogelijk moet tussen vvw en boven ook een klein verdelertje ertussen om dat goed te krijgen (maar ik ken je leidingschema verder niet).DarknessAwaits schreef op vrijdag 12 januari 2024 @ 14:27:
Beste medetweakers, hopelijk is hier iemand die mij verder kan helpen met een probleem wat wij hebben. Afgelopen jaar is er een Daikin Altherma Daikin LT3 (Bluevolution 6,0 kW Vloer 230l boiler) geplaatst.
Na een ~tweetal maanden in bedrijf kwam het moment dat de CV ook aangesproken moest worden. De eerste uren ging goed, daarna kwam er al snel een storing naar voren: "C0-00 Storing waterdebietsensor". Na wat zoekwerk, trial & error was de conclusie dat dit optreedt wanneer de pomp van de vloerverwarming nog aanstaat op het moment dat de pomp in de warmtepomp niet meer draait.
Dus daar hebben we een "simpele" oplossing voor bedacht; de ESPAltherma geeft ons door wat de status van de warmtepomp is, zodra deze naar "uit" gaat sturen we via HomeAssistant een signaal naar een slimme schakelaar die vervolgens de stroom van de vloerverwarmingspomp afhaalt.
En nu: 6 van de 7 dagen gaat dit goed, maar regelmatig komt de foutmelding toch alsnog naar boven. Meestal in de nacht. En dan is het gedaan met de verwarming.
Hulp van de installatiepartij blijft uit, er is wat mailcontact geweest en de beste oplossing die men kon bieden was het fysiek aan elkaar koppelen van de stroomvoorziening van de vloerverwarming aan de warmtepomp om eigenlijk hetzelfde als we nu hebben te realiseren met de kanttekening dat in dat geval de vloerverwarming dus altijd zal blijven pompen als er een CV-vraag is. In onze ervaring blijft het dan koud op de bovenverdieping (Jaga LTW radiatoren + Heatboosters). Dat is ook wel een eigen vraagstuk an sich, want dat lijkt me ook niet kloppen. Een vraagstuk die de installateur overigens niet meer heeft beantwoord.
Zelf vroeg ik me af of we direct op de warmtepomp een zender zouden kunnen plaatsen die direct het "uit"-signaal zou kunnen versturen naar de slimme stekker en of we dan daarmee wel de foutmelding voor zouden kunnen zijn. Daarbij is de hypothese dat omdat de ESPAltherma tot 30 seconden vertraging kan hebben in het doorgeven van de CV status we te lang met een draaiende warmtepomp zitten.
Alternatieven staan we natuurlijk ook voor open :-)
Je hele systeem is LT (vvw + de jaga's), dus die pomp c.q. het mengen naar je vvw is in principe nergens voor nodig en kost je een flinke bak rendement.
Ik zou hiervoor als je het zelf niet kan een goede loodgieter bellen, die zijn hier een stuk beter in dan de meeste warmtepomp-ophangers.
All-electric.
PCJR schreef op donderdag 11 januari 2024 @ 22:58:
[...]
Vandaag bv, en een 2e set van een lang stabiel stuk van 2 uur lang.
Mag ook pb
/f/image/dptFDAzhbdL13iKb9rXVotMh.png?f=fotoalbum_large)
/f/image/wwo5nZSgro9foUv9G0OpsniL.png?f=fotoalbum_large)
/f/image/xirdR901Ymh2MRIqZ0gKpAUo.png?f=fotoalbum_large)
Gisteren, de hele dag. Compressorstroom komt van Daikin, Actueel vermogen Homewizard.
Goed om te weten: de WP draaide redelijk richting topvermogen; zie ook mijn eerdere post hier over gebrekkige isolatie in ons huis. (Hij kan nog harder draaien). Ik denk dat je aan het verloop van een verwarmingscyclus tussen 2 defrosts goed kunt zien of de WP het normaal aan kan of dat ie eigenlijk te hard moet werken; tafelberg is goed, puntberg is dat ie te hard moet werken.
/f/image/E3LhGDTB0X6YGTGnyZ9W5UnH.png?f=fotoalbum_large)
/f/image/zSOofTltturcAIoiFWFElCIR.png?f=fotoalbum_large)
/f/image/RRnRAtdZbx5va7noOrI7LFqX.png?f=fotoalbum_large)
En een stuk van 2 uur. Helaas geen 2 uurs run zonder defrost gisteren.
BUH2 wordt niet getoond; die is gisteren maar 1 minuut aan geweest ergens.
Bonus: wat de BUH eigenlijk doet in het verwarmingsproces:
Daikin EHVH08S23EJ9W binnen, ERGA08EAV3H7 buiten | Alfen Eve Single Pro-Line 3-fase | HassIO | DJI Mini 2 | Paard | MK3 ST | fixt keukenapparatuur en WaDro | HT-A2 | gasloos | RF900R | KLR650
Kun je eens een grafiekje met ons delen?Pascal P schreef op vrijdag 12 januari 2024 @ 14:53:
[...]
Ik volg met veel interesse dit forum en heb wel 3 homewizards aan de WP gehangen (3x 1 fase...op elke fase 1) omdat ik de meting van de Daikin niet vertrouwde. Ook die grafieken van HW geven wel wat info zoals de defrosts, het pendelen, inslaan en duur van de BU heater etc. Veel verder wil ik ook niet gaan. Ik vind het nu interessant om het apparaat te leren kennen maar ben geen knutselaar die alles aan elkaar gaat knopen. Ik wil een goed inzicht en aan welke knoppen ik moet draaien cq. hoe ik de WP en de rest van het afgiftesysteem zodanig instel dat hij zuinig loopt en een goed comfort geeft. Inmiddels ben ik met alles er op en eraan al bijna 13k kwijt aan de WP en dat vind ik wel even voldoende. Maar wel bedankt voor je reactie...mijn inschatting is dat het verbruik wel hoog is maar niet absurd.
Overigens; de hardware voor ESPAltherma en een oud laptopje oid voor Homeassistant; dat zijn de kosten niet. Je moet echter geen prijs hangen aan de tijd die je er in gaat steken
Daikin EHVH08S23EJ9W binnen, ERGA08EAV3H7 buiten | Alfen Eve Single Pro-Line 3-fase | HassIO | DJI Mini 2 | Paard | MK3 ST | fixt keukenapparatuur en WaDro | HT-A2 | gasloos | RF900R | KLR650
Precies....die uren. Daar wil ik niet aan beginnen. Voor sommigen hier een hobby, voor mij nu denk ik tijdelijk interessant totdat de boel loopt zoals ik zou willen...of ik zo gefrustreerd ben dat de WP er weer uit gaat...;-).GJA schreef op vrijdag 12 januari 2024 @ 15:32:
[...]
Kun je eens een grafiekje met ons delen?
Overigens; de hardware voor ESPAltherma en een oud laptopje oid voor Homeassistant; dat zijn de kosten niet. Je moet echter geen prijs hangen aan de tijd die je er in gaat steken
Hieronder het defrost festijn van vandaag. Het is hier rond het vriespunt en mistig dus vochtig weer.
Binnen is het nu 19 graden, in de woonkamer. Slaapkamers 17 a 18 graden. Aanvoertemp. 32 graden. Maar elk uur een defrost trekt wel de warmteinput flink naar beneden. Eigenlijk met bijna 25% als je per uur een kwartier eruit valt. Dip om 7 uur heb ik de pomp even uit geschakeld in de hoop de boel even tot rust te brengen maar niet echt gelukt.
Legionella run vandaag ook gehad, vandaar de piek.
33@-15
26@10
Dt3
OneConnecta -1
:strip_exif()/f/image/hZuSK8W3l7JXswrv9NJh2Q5a.jpg?f=fotoalbum_large)
:strip_exif()/f/image/Sy6aqhOZP702MYwHW3VGrwmh.jpg?f=fotoalbum_large)
:strip_exif()/f/image/n9M9DLH9MwyNSe5OtSP7sjbJ.jpg?f=fotoalbum_large)
@Pascal P ik zou echt beginnen met je pomp er tussen uit en je radiatoren waterzijdig inregelen.
@DarknessAwaits idem voor jou
@PCJR als je grafiekjes wilt, dan kan ik ze wel maken.
[ Voor 13% gewijzigd door Rainesh op 12-01-2024 15:45 ]
http://tweakers.net/gallery/103719/sys.
Over dat waterzijdig inregelen: zoals ik al eerder schreef. Dat werkt niet omdat de WP dan meteen begint te pendelen. Ik had de eerste twee radiatoren ingeregeld en toen begon het al. Ik heb het toen even aangekeken maar veranderde niet. Later nog eens herhaald met exact hetzelfde resultaat. Geen idee wat dan de meerwaarde is. Blijkbaar is elke liter volumestroom nodig? Of zie ik dat verkeerd.Rainesh schreef op vrijdag 12 januari 2024 @ 15:42:
Mijn nieuwe stooklijn inc -1 op OneConnecta app is tot nu toe stabiel. Houdt het huis warm, daalt en stijgt niet. Ik krijg ook geen klachten van mijn vrouw, dus het is tot nu toe goed. Hier in het westen (den haag) vannacht geen defrosts gehad.
Legionella run vandaag ook gehad, vandaar de piek.
33@-15
26@10
Dt3
[Afbeelding]
[Afbeelding]
@Pascal P ik zou echt beginnen met je pomp er tussen uit en je radiatoren waterzijdig inregelen.
@DarknessAwaits idem voor jou
@PCJR als je grafiekjes wilt, dan kan ik ze wel maken.
Wat die pomp op de verdeler betreft: je bent niet de eerste die dat zegt, en ik heb dat ook al aan de installateur gverteld. Maar die blijft erbij dat dat nodig is. Volgens mij omdat ik boven radiatoren heb, maar ben zijn exacte redenering even kwijt.
Eigenlijk zou ik eens een specialist willen laten komen die het hele afgiftesysteem eens beoordeeld en evt. bijstelt, repareert. En met specialisatie warmtepompen. Bestaan die?
De verdeler inderdaad vervangen door een pomploze verdeler.
Ja. Eens met @RonJ: met je Jaga's boven moet je het prima kunnen redden. Het is dan een een kwestie van de flow tussen boven en beneden goed verdelen.DarknessAwaits schreef op vrijdag 12 januari 2024 @ 15:09:
[...]
Dus vervangen met een open verdeler? Het zou volgens de installateur niet nodig moeten zijn, maar de bevindingen tot dusver zijn verre van foutloos.
Kom ik wel weer bij een eerder vraagstuk; als we de vloerverwarming altijd laten meedraaien (d.m.v. eigen pomp of open verdeler, dat lijkt me dan niet uitmaken) dan lijkt de bovenverdieping niet warm te worden.
Wat kan ik daar nog op ondernemen/wat zou ik mogen verwachten? Het is echt geen groot huis, ca. 100m2 en zou redelijk tot goed geïsoleerd moeten zijn (<1100m3 gas per jaar om te verwarmen). Wat dat betreft zijn we dus een beetje geschrokken van de resultaten tot dusver.
Check mijn thuisbatterijsimulator en EPEX forecast
Lijkt mij er wel goed uit te zien; WP loopt niet op z'n top of zo.Pascal P schreef op vrijdag 12 januari 2024 @ 15:42:
[...]
Precies....die uren. Daar wil ik niet aan beginnen. Voor sommigen hier een hobby, voor mij nu denk ik tijdelijk interessant totdat de boel loopt zoals ik zou willen...of ik zo gefrustreerd ben dat de WP er weer uit gaat...;-).
Hieronder het defrost festijn van vandaag. Het is hier rond het vriespunt en mistig dus vochtig weer.
Binnen is het nu 19 graden, in de woonkamer. Slaapkamers 17 a 18 graden. Aanvoertemp. 32 graden. Maar elk uur een defrost trekt wel de warmteinput flink naar beneden. Eigenlijk met bijna 25% als je per uur een kwartier eruit valt. Dip om 7 uur heb ik de pomp even uit geschakeld in de hoop de boel even tot rust te brengen maar niet echt gelukt.
[Afbeelding]
Ook de reactie die volgt op het even stilzetten ziet er voor mij bekend uit.
De enige manier om minder energie kwijt te zijn is toch nog meer isoleren. Je isolatiemensen kunnen wel zeggen dat je terugverdientijd lang zal zijn maar ik ben benieuwd of men wel weet hoeveel effect warmteverlies op het gedrag van een WP heeft.
Bij ons is 1 wand nu gedeeltelijk geïsoleerd en dat helpt onze WP al enorm. Beetje expirimenteren: ik zie minder warmteverliezen in onze slaapkamer door alleen al de zonscreens overdag te sluiten (als de zon er niet op schijnt want dat zou juist positief zijn).
Daikin EHVH08S23EJ9W binnen, ERGA08EAV3H7 buiten | Alfen Eve Single Pro-Line 3-fase | HassIO | DJI Mini 2 | Paard | MK3 ST | fixt keukenapparatuur en WaDro | HT-A2 | gasloos | RF900R | KLR650
alle radiatoren waterzijdig inregelen, pomp eruit en daarna de WP instellen.Pascal P schreef op vrijdag 12 januari 2024 @ 15:48:
[...]
Over dat waterzijdig inregelen: zoals ik al eerder schreef. Dat werkt niet omdat de WP dan meteen begint te pendelen. Ik had de eerste twee radiatoren ingeregeld en toen begon het al. Ik heb het toen even aangekeken maar veranderde niet. Later nog eens herhaald met exact hetzelfde resultaat. Geen idee wat dan de meerwaarde is. Blijkbaar is elke liter volumestroom nodig? Of zie ik dat verkeerd.
Wat die pomp op de verdeler betreft: je bent niet de eerste die dat zegt, en ik heb dat ook al aan de installateur gverteld. Maar die blijft erbij dat dat nodig is. Volgens mij omdat ik boven radiatoren heb, maar ben zijn exacte redenering even kwijt.
Eigenlijk zou ik eens een specialist willen laten komen die het hele afgiftesysteem eens beoordeeld en evt. bijstelt, repareert. En met specialisatie warmtepompen. Bestaan die?
https://warmtepomp-tips.nl/warmtepomp/inregelen/
Daarnaast isolatie van 1992 is niet conform de normen voor bijv een WP. Dat kan dus veel beter.
http://tweakers.net/gallery/103719/sys.
Een verkeerd aangesloten radiator kan zeker rare klachten/geluiden geven, maar (ik ben geen expert) ik verwacht dat als ie écht dit is, je geen problemen zou verwachten. Je kunt hem voor de zekerheid eens dichtzetten met kraan én voetventiel.Pascal P schreef op vrijdag 12 januari 2024 @ 15:05:
[...]
Zou een verkeerd om aan gesloten radiator die leidingruis (door het hele huis) kunnen veroorzaken? Ben er nl. wel achter gekomen dat een radiator in de woonkamer verkeerd om is aangesloten maar heb die nu dicht gedraaid omdat hier de vloerverwarming ligt en die radiator weinig meerwaarde heeft.
Check mijn thuisbatterijsimulator en EPEX forecast
Als hij gaat pendelen kan hij zijn warmte niet kwijt en slaat af. Je krijgt dus geen melding dat de pomp in storing raakt omdat hij zijn liters per uur niet kwijt kan?Pascal P schreef op vrijdag 12 januari 2024 @ 15:48:
[...]
Over dat waterzijdig inregelen: zoals ik al eerder schreef. Dat werkt niet omdat de WP dan meteen begint te pendelen. Ik had de eerste twee radiatoren ingeregeld en toen begon het al. Ik heb het toen even aangekeken maar veranderde niet. Later nog eens herhaald met exact hetzelfde resultaat. Geen idee wat dan de meerwaarde is. Blijkbaar is elke liter volumestroom nodig? Of zie ik dat verkeerd.
Wat die pomp op de verdeler betreft: je bent niet de eerste die dat zegt, en ik heb dat ook al aan de installateur gverteld. Maar die blijft erbij dat dat nodig is. Volgens mij omdat ik boven radiatoren heb, maar ben zijn exacte redenering even kwijt.
Eigenlijk zou ik eens een specialist willen laten komen die het hele afgiftesysteem eens beoordeeld en evt. bijstelt, repareert. En met specialisatie warmtepompen. Bestaan die?
Dus het komt erop neer dat je ergens kortsluiting maakt waardoor de wp gelijk weer warm water retour krijgt.
Omdat je aangeeft dat boven niet warm wordt kan je beginnen met je vvw beneden te knijpen. Zodat er meer stroming naar boven gaat. Het mooiste is dat je door krijgt welke radiator er dan het snelst kortsluiting veroorzaakt.
www.highflow.nl
Ja alles kan beter, maar tegen welke prijs he. Ik ga geen 10k uitgeven aan isolatie als ik daarmee 200 euro per jaar bespaar. Ik weet mijn geld dan wel beter te besteden en we hebben meer uitgaven dan alleen dit. Op basis van de warmteverliesberekening en historisch verbruik moet het kunnen. En het kán ook want bij -9 deed die het nog. Ik kan ook best leven met iets meer verbruik, maar wil wel met de huidige middelen het maximale eruit halen. Veel geld uitgeven kan altijd nog, maar ben ik niet van plan. 13k voor de pomp was al een smak geld.Rainesh schreef op vrijdag 12 januari 2024 @ 15:55:
[...]
alle radiatoren waterzijdig inregelen, pomp eruit en daarna de WP instellen.
https://warmtepomp-tips.nl/warmtepomp/inregelen/
Daarnaast isolatie van 1992 is niet conform de normen voor bijv een WP. Dat kan dus veel beter.
Ik zal nogmaals de installateur benaderen om dat waterzijdig inregelen beter te regelen en nogmaals te beoordelen of die pomp echt noodzakelijk is, want ik hoor dit vaker. Is ook niet een erg lastige klust want de pomp kan er volgens mij tussen uit geschroefd worden en vervangen worden door een stukje pijp. Uiteraard dan wel de retour niet meer openen.
Als ik de pomp nu eerst eens helemaal uitzet (geeft wel weerstand, en ik weet niet of de cv pomp van de WP dat trekt) zou dat een eerste stap kunnen zijn? of verlies ik dan teveel flow?
Hij staat dicht maar zit geen voetventiel op.MrFish schreef op vrijdag 12 januari 2024 @ 15:56:
[...]
Een verkeerd aangesloten radiator kan zeker rare klachten/geluiden geven, maar (ik ben geen expert) ik verwacht dat als ie écht dit is, je geen problemen zou verwachten. Je kunt hem voor de zekerheid eens dichtzetten met kraan én voetventiel.
Nee, ik krijg geen storing maar gaat pendelen.BTS schreef op vrijdag 12 januari 2024 @ 16:03:
[...]
Als hij gaat pendelen kan hij zijn warmte niet kwijt en slaat af. Je krijgt dus geen melding dat de pomp in storing raakt omdat hij zijn liters per uur niet kwijt kan?
Dus het komt erop neer dat je ergens kortsluiting maakt waardoor de wp gelijk weer warm water retour krijgt.
Omdat je aangeeft dat boven niet warm wordt kan je beginnen met je vvw beneden te knijpen. Zodat er meer stroming naar boven gaat. Het mooiste is dat je door krijgt welke radiator er dan het snelst kortsluiting veroorzaakt.
Ik zal komende dagen de radiator retourleidingen eens meten. Bij mijj weten zijn de meesten echt wel koel, soms zelfs eerder té koel. Maakt het dan zo veel uit als er 1 radiator bij zou zitten die iets te warm water terug stuurt? op het totaalvolume is dat toch niet veel?
Zie mijn andere reactie. Isoleren is niet erg zinvol. De WP kan de kou aan, OK, dan kost dat wat kWh extra blijkbaar. -9 heeft ie bewezen. Hoe vaak wordt het veel kouder? Ik heb nog mijn gasketel als backup hangen. Dit is het eerste stookseizoen, dus ook veel leren. Maar kost soms geld.GJA schreef op vrijdag 12 januari 2024 @ 15:53:
[...]
Lijkt mij er wel goed uit te zien; WP loopt niet op z'n top of zo.
Ook de reactie die volgt op het even stilzetten ziet er voor mij bekend uit.
De enige manier om minder energie kwijt te zijn is toch nog meer isoleren. Je isolatiemensen kunnen wel zeggen dat je terugverdientijd lang zal zijn maar ik ben benieuwd of men wel weet hoeveel effect warmteverlies op het gedrag van een WP heeft.
Bij ons is 1 wand nu gedeeltelijk geïsoleerd en dat helpt onze WP al enorm. Beetje expirimenteren: ik zie minder warmteverliezen in onze slaapkamer door alleen al de zonscreens overdag te sluiten (als de zon er niet op schijnt want dat zou juist positief zijn).
Helemaal mee eens. Je hebt vermogen genoeg, de winst zit in de afgiftekant.Pascal P schreef op vrijdag 12 januari 2024 @ 16:11:
[...]
Zie mijn andere reactie. Isoleren is niet erg zinvol. De WP kan de kou aan, OK, dan kost dat wat kWh extra blijkbaar. -9 heeft ie bewezen. Hoe vaak wordt het veel kouder? Ik heb nog mijn gasketel als backup hangen. Dit is het eerste stookseizoen, dus ook veel leren. Maar kost soms geld.
Check mijn thuisbatterijsimulator en EPEX forecast
Jouw instelling delen? Instellingen bekijken?
https://docs.google.com/s...XVyTQMqI/edit?usp=sharing
Hulp nodig met domotica/ESPaltherma?
Daikin Altherma 3 -> ESPAltherma
/f/image/u9CiVz53qEgkQtRk3J40mhLm.png?f=fotoalbum_large)
:strip_exif()/f/image/eYx5WvBH8bwtnY941Kr7NwCP.jpg?f=fotoalbum_large)
:strip_exif()/f/image/f3oQtraClCGtrEEAaXwN9lx4.jpg?f=fotoalbum_large)