|| Solar 7.4kwp oostwest + 850wp zuid + Deye 12K-SG04LP3-EU + 50kWh LiFePo4 || EHVX08S23EJ9W + ERGA06EAV3H ||
Hij gaat na elke defrost weer even wat harder aan de bak, maar krijgt de kans niet om weer helemaal stabiel te worden, want dan zit ie alweer tegen de volgende defrost aan. Is verder niet raar of een probleem.PCJR schreef op dinsdag 9 januari 2024 @ 15:26:
[...]
Nee het is contant een sinus, er is gewoon nergens een rustige periode. Er zijn afgelopen nacht 3 defrosts geweest, en sww run is enkel rond 07h00.
Wat is btw een oil return?
[Afbeelding]
Zie hier, overal een sinus. Afgelopen uren draait ie dus wel stabiel. Het kan dus wel, maar waarom nu pas? Enige dat anders is, is een hogere buitentemp...(ahv de buitentemp is er natuurlijk ook een lagere awt enzo, maar wat de oorzaak is van het gesinus afgelopen 2 dagen weet ik nog steeds niet
)
Vandaag is het droog en zonnig, dus geen/minder defrost nodig en dan komt ie wel weer in evenwicht terecht.
Hier wat meer over een oil return, dat doet ie 1-2x per dag om te zorgen dat alle olie weer netjes in het carter van de compressor terugkomt. Kan je net als de defrost operation zien als een ON/OFF waarde via de espaltherma. Dat is rond die periode dat ie even helemaal naar idle gaat qua verbruik. Dat kan natuurlijk ook wat anders zijn hoor (reboot oid), vaak zie je die returns namelijk alleen als de compressor heel laag draait op de warmere dagen. Als er hoogteverschil tussen binnen- en buitenunit zit zie je ze vaker voorkomen.
[ Voor 7% gewijzigd door RonJ op 09-01-2024 15:42 ]
All-electric.
Het probleem is dat alle info over l/min gaat over 50gr aanvoer en 30 retour zo ongeveer bij die radiatoren dtasheets etc. Warmtepomp situaties heb ik nog nergens gezien, dus 31 aanvoer en 27 retour. Helaas.Rainesh schreef op dinsdag 9 januari 2024 @ 15:21:
[...]
Kijk! Dit is ideaal! De getallen 1 tot 6 staat voor je toevoer. Dus bij 1 heb je minimale flow en 6 max.
Kijk op de website van Radson welk debiet ieder radiator nodig heeft en stel daarop je radiator (getal) in. Zo krijgen ze het aantal liters dat ze nodig hebben.
Dit is waterzijdig inregelen.
En als ik dat in een app invul (danfoss ofzo) dan komt er 1400 l/min uit. Logisch ook...
|| Solar 7.4kwp oostwest + 850wp zuid + Deye 12K-SG04LP3-EU + 50kWh LiFePo4 || EHVX08S23EJ9W + ERGA06EAV3H ||
Bij een dusdanig (te) kleine DT voor een radiator dus gewoon vol openzetten.PCJR schreef op dinsdag 9 januari 2024 @ 15:37:
[...]
Het probleem is dat alle info over l/min gaat over 50gr aanvoer en 30 retour zo ongeveer bij die radiatoren dtasheets etc. Warmtepomp situaties heb ik nog nergens gezien, dus 31 aanvoer en 27 retour. Helaas.
En als ik dat in een app invul (danfoss ofzo) dan komt er 1400 l/min uit. Logisch ook...
All-electric.
Dus ik hoef niet te prutsen met de schroefjes bij de voetventielen?Rainesh schreef op dinsdag 9 januari 2024 @ 15:21:
[...]
Kijk! Dit is ideaal! De getallen 1 tot 6 staat voor je toevoer. Dus bij 1 heb je minimale flow en 6 max.
Kijk op de website van Radson welk debiet ieder radiator nodig heeft en stel daarop je radiator (getal) in. Zo krijgen ze het aantal liters dat ze nodig hebben.
Dit is waterzijdig inregelen.
Dit is prachtig wat jij hebt, die flow de afgelopen 2 dagen. Ik zit steeds aan de 20l/m te hijgen
|| Solar 7.4kwp oostwest + 850wp zuid + Deye 12K-SG04LP3-EU + 50kWh LiFePo4 || EHVX08S23EJ9W + ERGA06EAV3H ||
Dan staat je DT net wat te laag eigenlijk. Maar zolang er nog regelruimte boven die 20l/m zit is het ook niet direct een probleem.PCJR schreef op dinsdag 9 januari 2024 @ 15:40:
[...]
Dit is prachtig wat jij hebt, die flow de afgelopen 2 dagen. Ik zit steeds aan de 20l/m te hijgen
All-electric.
Klopt, maar 99% heeft hier vvw met een wp toch? Dus in combi met rads heb je al snel dat alle rads vol open moeten, alleen met elke rad op 6 l/m, (ik heb 6 rads), dan zie ik op de flowmeters op de vvw verdeler dat er weinig druk/flow over is. Dus daarom heb ik alle rads op stand 3 of 4. Nadeel is dan weer dat boven de 15 l/m je best wat ruis hebt. Dan dan komen we weer bij mijn flow-sinus-gekutsRonJ schreef op dinsdag 9 januari 2024 @ 15:39:
[...]
Bij een dusdanig (te) kleine DT voor een radiator dus gewoon vol openzetten.
|| Solar 7.4kwp oostwest + 850wp zuid + Deye 12K-SG04LP3-EU + 50kWh LiFePo4 || EHVX08S23EJ9W + ERGA06EAV3H ||
Dan is die hoge flowsnelheid dus juist wel welkom lijkt me? Meer dan de helft zit wel op vvw denk ik ja, maar er zijn er zat hier met (deels) radiatoren of fancoils. Het blijft wel altijd een behoorlijk compromis met 2 agiftesystemen op 1 warmtepomp en een 2-zone oplossing heeft ook weer behoorlijk wat nadelen en kosten in zich.PCJR schreef op dinsdag 9 januari 2024 @ 15:42:
[...]
Klopt, maar 99% heeft hier vvw met een wp toch? Dus in combi met rads heb je al snel dat alle rads vol open moeten, alleen met elke rad op 6 l/m, (ik heb 6 rads), dan zie ik op de flowmeters op de vvw verdeler dat er weinig druk/flow over is. Dus daarom heb ik alle rads op stand 3 of 4. Nadeel is dan weer dat boven de 15 l/m je best wat ruis hebt. Dan dan komen we weer bij mijn flow-sinus-gekuts
Als je bij vol open te weinig flow overhoudt voor je vvw verdeler moet je ze inderdaad toch wat verder afknijpen (of idealiter, centraal ergens splitsen tussen rads en vvw en daar de verhouding al goed regelen), maar dat kan idd weer ruis opleveren bij bepaalde typen ventielen. Meestal komt dat echter van slecht afgebraamde leidingen, wat bij een CV-ketel voorheen geen issue was. Dat laatste is vaak lastig op te sporen waar het precies zit. Als het wel door de ventielen komt moet het gelijk weg zijn als je ze vol open zet, dat is wel makkelijk uit te vogelen.
[ Voor 5% gewijzigd door RonJ op 09-01-2024 15:53 ]
All-electric.
Klopt, heb je gelijk in.danny.s schreef op dinsdag 9 januari 2024 @ 10:38:
[...]
Je kunt via de onecta app de stooklijn ook makkelijk aanpassen, hoef je niet extra te herstarten. 5 graden eraf halen in 1x is wel best veel, maar of het teveel is, kom je natuurlijk maar op 1 manier achter
Temperatuur was vanochtend een kleine graad gedaald. Vandaag overdag is deze weer met 0.6 hersteld is. Ik ga de stooklijn met 2 graden omhoog doen, kijken wat dat doet. (dit keer wel via de app
|| Solar 7.4kwp oostwest + 850wp zuid + Deye 12K-SG04LP3-EU + 50kWh LiFePo4 || EHVX08S23EJ9W + ERGA06EAV3H ||
Ik heb onder vvw en boven rads, maar hoger dan 12-1 l/m hoeft voor mij niet ivm geluid. Bovenal een strakke lijn vind ik ook belangrijker dan die sinus die ik heb, of dat dan 8l/m of 12 l/m is is dan 2e prioRonJ schreef op dinsdag 9 januari 2024 @ 15:49:
[...]
Dan is die hoge flowsnelheid dus juist wel welkom lijkt me? Meer dan de helft zit wel op vvw denk ik ja, maar er zijn er zat hier met (deels) radiatoren of fancoils. Het blijft wel altijd een behoorlijk compromis met 2 agiftesystemen op 1 warmtepomp en een 2-zone oplossing heeft ook weer behoorlijk wat nadelen en kosten in zich.
Als je bij vol open te weinig flow overhoudt voor je vvw verdeler moet je ze inderdaad toch wat verder afknijpen (of idealiter, centraal ergens splitsen tussen rads en vvw en daar de verhouding al goed regelen), maar dat kan idd weer ruis opleveren bij bepaalde typen ventielen. Meestal komt dat echter van slecht afgebraamde leidingen, wat bij een CV-ketel voorheen geen issue was. Dat laatste is vaak lastig op te sporen waar het precies zit. Als het wel door de ventielen komt moet het gelijk weg zijn als je ze vol open zet, dat is wel makkelijk uit te vogelen.
Geen id als ik alles rads vol open op stand 6 zet, volgens mij dus dan weer te weinig flow onder op de BG in de vvw verdeler. Lastig te checken ook, aangezien de flow steeds anders is
|| Solar 7.4kwp oostwest + 850wp zuid + Deye 12K-SG04LP3-EU + 50kWh LiFePo4 || EHVX08S23EJ9W + ERGA06EAV3H ||
Danfoss heeft een app waarmee je ook de instellingen kunt invoeren en de juiste waardes kunt berekenen.Ninjetsu NL schreef op dinsdag 9 januari 2024 @ 15:40:
[...]
Dus ik hoef niet te prutsen met de schroefjes bij de voetventielen?Alles wat ik tot nu toe heb gezien is draaien aan ventielen met inbus schroefjes of de schroeven die je op mijn foto zag.
Wat ik zelf zou doen is alle radiatoren waterzijdig inregelen, vloerverwarming groepen vol open, daarna de vloerverwarming waterzijdig inregelen (gelijke retourtemperaturen) en dan daarna WP inregelen.
Omdat alles waterzijdig ingeregeld is, kun je daarna je WP op afstellen dat alles goed warm zal worden en hopelijk een laag geluidsniveau en laag energieverbruik.
http://tweakers.net/gallery/103719/sys.
Hieruit blijkt nog eens, dat het belangrijk is om alle instellingen op schrift (of foto) te hebben.Waypoint schreef op maandag 8 januari 2024 @ 22:09:
[...]
De grote vraag is nu ik uit het installateurs menu ben, hoe kom ik er vanaf om(of gaat dat vanzelf na een aantal uur )?
Hopelijk heb je van te voren je instellingen vastgelegd. Zo niet, dan weet je inderdaad niet meer wat je per ongeluk gewijzigd hebt. Dan zal je daar waarschijnlijk ook niet snel achter komen, tenzij het een dusdanige wijziging is, dat het veel effect heeft op de werking van je warmtepomp. En misschien is daaruit te herleiden welke parameter je per ongeluk hebt aangepast.
Als je wél van te voren je instellingen hebt vastgelegd, kun je het volgende doen:
Ga naar het Installateursmenu via 5678.
Ga naar het overzicht instellingen en vergelijk deze met jouw eigen vastgelegde instellingen.
Als er verschillen zijn, kun je die weer aanpassen in jouw warmtepomp.
Daarna ga je weer naar het beginscherm. Als je iets gewijzigd hebt, dan zal je de vraag krijgen om hem te herstarten. Selecteer dan OK en laat hem herstarten.
Ga na de herstart terug naar het gebruikersmenu 0000.
Succes!
Buiten-unit: ERGA08EVAH7 | Binnen-unit: EHVH08S18EJ9W | Kamerthermostaat: BRC1HHDAW | 116 m² Vloerverwarming | 3 open verdelers zonder pomp | 13 groepen (3/5/5) | Gasloos sinds 21-09-2023 | Vrijstaande jaren-30 woning, goed geïsoleerd. Schuimbeton vloer.
Bij mij ook eenzelfde sinus.PCJR schreef op dinsdag 9 januari 2024 @ 15:26:
[...]
Nee het is contant een sinus, er is gewoon nergens een rustige periode. Er zijn afgelopen nacht 3 defrosts geweest, en sww run is enkel rond 07h00.
Wat is btw een oil return?
[Afbeelding]
Zie hier, overal een sinus. Afgelopen uren draait ie dus wel stabiel. Het kan dus wel, maar waarom nu pas? Enige dat anders is, is een hogere buitentemp...(ahv de buitentemp is er natuurlijk ook een lagere awt enzo, maar wat de oorzaak is van het gesinus afgelopen 2 dagen weet ik nog steeds niet
)
De mensen met de sinus hebben toevallig modulatie aan of dat niet? Ik zie hier veel mensen die het uit hebben voor mijn gevoel, maar dat weet ik dus niet zeker. Misschien een keer een poll maken over bepaalde settings die minder afhankelijk zijn van de woonsituatie, bijv. over BUH of modulatie en dat soort zaken?
Daikin Altherma 3 // Daikin Airco // Solar 9kWp // Kona Fashion 64kW // Gazelle Ultimate C380 HMB 500Wh // Apple Fanboy
Volgens mij kan mijn stooklijn dan iets omlaag toch?
Hou ik dan dezelfde warmte afgifte?
[ Voor 20% gewijzigd door Rainesh op 09-01-2024 20:53 ]
http://tweakers.net/gallery/103719/sys.
Nadat jij gezegd had dat die KV waardes gevonden konden worden bij Radson heb ik die hele website ondersteboven gekeerd en toen ik er bijna klaar mee was vond ik ze! Die kan ik nu dus in gaan stellen en kijken wat voor effect dat heeft. Ik zit wel nog een beetje met de dT, die staat op 5 op de WP maar is nu toch 9 a 10 graden... Het verbruik is niet significant omhoog gegaan. Ook het debiet zit nog steeds rond 10L. Waarom de aT omhoog en niet het debiet...Rainesh schreef op dinsdag 9 januari 2024 @ 18:28:
[...]
Danfoss heeft een app waarmee je ook de instellingen kunt invoeren en de juiste waardes kunt berekenen.
Wat ik zelf zou doen is alle radiatoren waterzijdig inregelen, vloerverwarming groepen vol open, daarna de vloerverwarming waterzijdig inregelen (gelijke retourtemperaturen) en dan daarna WP inregelen.
Omdat alles waterzijdig ingeregeld is, kun je daarna je WP op afstellen dat alles goed warm zal worden en hopelijk een laag geluidsniveau en laag energieverbruik.
Dat debiet vraag ik me nog steeds af of dat niet hoger kan... het retourventiel van de verdeler staat volle bak open, ook de debietmeters op de groepen staat helemaal open, net als de retourventielen van de groepen. Maar toch maar 10L totaal (radiatoren staan dicht, dus alleen de verdeler beneden). De handleiding van de SST LTV Supertherm 2 Pro Plus maakt melding van een 'dubbel instelbaar thermostatisch ventiel' net als de radiator ventielen met KV-instellingen. De nominale massastroom zou op 1.21 KV m3/h moeten liggen, dat is toch 1210 L/h en daarmee ca 20L/min... dan zou de max per groep op 2.5L moeten kunnen liggen...?
Mijn verdeler laat dit ventiel zien
:strip_exif()/f/image/wBJ3H1DF2s4cMi9G6K2pFruR.jpg?f=fotoalbum_large)
Dat lijkt instelbaar, sterker nog ik lijk aan het vierkante stukje te kunnen draaien maar ik ben er wat huiverig voor... wat denken jullie?
Hoe dik zijn de hoofdleidingen naar je verdeler toe? Je leidingen moeten ook het transport aankunnen.Ninjetsu NL schreef op dinsdag 9 januari 2024 @ 21:16:
[...]
Nadat jij gezegd had dat die KV waardes gevonden konden worden bij Radson heb ik die hele website ondersteboven gekeerd en toen ik er bijna klaar mee was vond ik ze! Die kan ik nu dus in gaan stellen en kijken wat voor effect dat heeft. Ik zit wel nog een beetje met de dT, die staat op 5 op de WP maar is nu toch 9 a 10 graden... Het verbruik is niet significant omhoog gegaan. Ook het debiet zit nog steeds rond 10L. Waarom de aT omhoog en niet het debiet...
Dat debiet vraag ik me nog steeds af of dat niet hoger kan... het retourventiel van de verdeler staat volle bak open, ook de debietmeters op de groepen staat helemaal open, net als de retourventielen van de groepen. Maar toch maar 10L totaal (radiatoren staan dicht, dus alleen de verdeler beneden). De handleiding van de SST LTV Supertherm 2 Pro Plus maakt melding van een 'dubbel instelbaar thermostatisch ventiel' net als de radiator ventielen met KV-instellingen. De nominale massastroom zou op 1.21 KV m3/h moeten liggen, dat is toch 1210 L/h en daarmee ca 20L/min... dan zou de max per groep op 2.5L moeten kunnen liggen...?
Mijn verdeler laat dit ventiel zien
[Afbeelding]
Dat lijkt instelbaar, sterker nog ik lijk aan het vierkante stukje te kunnen draaien maar ik ben er wat huiverig voor... wat denken jullie?
Het lijkt er inderdaad op dat het blokje te draaien is, je ziet ook een streepje op staan. Draai eraan (zou beginnen met tegen de klok in te draaien) en kijken wat er met je debiet gebeurd. Die zou omlaag moeten gaan dan.
Het kan overigens heel goed zijn dat na het waterzijdig inregelen van je afgifte systeem, je nog steeds 10l binnenkrijgt. Zolang maar je WP zijn warmte kwijt kan.
[ Voor 4% gewijzigd door Rainesh op 09-01-2024 21:46 ]
http://tweakers.net/gallery/103719/sys.
Voor dezelfde warmteafgifte kun je dan de aanvoer een graad lager zetten, stooklijn dus zo dat je setpoint een graad lager ligt.Rainesh schreef op dinsdag 9 januari 2024 @ 20:52:
Nu het toch aardig draait op dt4, wat is het effect als ik op DT3 ga draaien?
Volgens mij kan mijn stooklijn dan iets omlaag toch?
Hou ik dan dezelfde warmte afgifte?
Als de warmtepomp nog speelruimte heeft op de flow (dus niet continu op max flow loopt) zou ik inderdaad dT een graad lager instellen.
Daikin EHVH08S23EJ9W binnen, ERGA08EAV3H7 buiten | Alfen Eve Single Pro-Line 3-fase | HassIO | DJI Mini 2 | Paard | MK3 ST | fixt keukenapparatuur en WaDro | HT-A2 | gasloos | RF900R | KLR650
De pomp zal wellicht de flow blokkeren. Ik heb hetzelfde gedaan: regelklep volledig dichtgezet en eventuele bypass volledig dichtgedraaid, zodat de aanvoer rechtstreeks zonder mengen, de vloer in gaat. Je zult zien dat dit heel veel uitmaakt.Ninjetsu NL schreef op dinsdag 9 januari 2024 @ 11:58:
[...]
Ik ga eens even grasduinen want ik lees net dat er iets bestaat als een regelventiel en via een korte Google actie zag ik dat er bij (andere) verdelers een ventiel bestaat met een inbus om de retour menging te regelen...
[Afbeelding]
Laat ik hier dus nu ook een inbus zien... ik vraag me alleen af of ik de pomp gewoon uit kan trekken en het dan goed blijft gaan...
[ Voor 99% gewijzigd door MajaMestreech op 09-01-2024 22:30 ]
Hoe weet je of de pomp op de max flow loopt?GJA schreef op dinsdag 9 januari 2024 @ 22:24:
[...]
Voor dezelfde warmteafgifte kun je dan de aanvoer een graad lager zetten, stooklijn dus zo dat je setpoint een graad lager ligt.
Als de warmtepomp nog speelruimte heeft op de flow (dus niet continu op max flow loopt) zou ik inderdaad dT een graad lager instellen.
Draait op 11-12 liter nu, max is 22 uit mn hoofd.GJA schreef op dinsdag 9 januari 2024 @ 22:24:
[...]
Voor dezelfde warmteafgifte kun je dan de aanvoer een graad lager zetten, stooklijn dus zo dat je setpoint een graad lager ligt.
Als de warmtepomp nog speelruimte heeft op de flow (dus niet continu op max flow loopt) zou ik inderdaad dT een graad lager instellen.
http://tweakers.net/gallery/103719/sys.
Ik zie dat via espaltherma. De enige andere manier is het bijhouden via het scherm van de binnenunit maar dat is bijzonder lastig.danny.s schreef op dinsdag 9 januari 2024 @ 22:35:
[...]
Hoe weet je of de pomp op de max flow loopt?
Het is ook nog eens per installatie verschillend; bij mij ligt het op 24.5 l/min.
Daikin EHVH08S23EJ9W binnen, ERGA08EAV3H7 buiten | Alfen Eve Single Pro-Line 3-fase | HassIO | DJI Mini 2 | Paard | MK3 ST | fixt keukenapparatuur en WaDro | HT-A2 | gasloos | RF900R | KLR650
Draai zelf ook op dt3 en volgens mij hou je redelijk dezelfde afgifte omdat je flow dan automatisch omhoog gaat.Rainesh schreef op dinsdag 9 januari 2024 @ 20:52:
Nu het toch aardig draait op dt4, wat is het effect als ik op DT3 ga draaien?
Volgens mij kan mijn stooklijn dan iets omlaag toch?
Hou ik dan dezelfde warmte afgifte?
Je kan dan inderdaad lager aanvoeren omdat je retour dus 2 graden hoger ligt (tov dt5) en dus minder snel onder de temperatuur van de vloer komt want dan is er natuurlijk geen afgifte meer. Zo heb ik het althans begrepen
Op het moment voer ik 27C continu aan en dat werkt prima. Het is hier nu rond de 21 graden in de woonkamer. 17C in de slaapkamer.
Ik zit nu op onderstaand met 0 in de Oneconnecta app.Koluh schreef op dinsdag 9 januari 2024 @ 23:01:
[...]
Draai zelf ook op dt3 en volgens mij hou je redelijk dezelfde afgifte omdat je flow dan automatisch omhoog gaat.
Je kan dan inderdaad lager aanvoeren omdat je retour dus 2 graden hoger ligt (tov dt5) en dus minder snel onder de temperatuur van de vloer komt want dan is er natuurlijk geen afgifte meer. Zo heb ik het althans begrepen.
Op het moment voer ik 27C continu aan en dat werkt prima. Het is hier nu rond de 21 graden in de woonkamer. 17C in de slaapkamer.
:strip_exif()/f/image/IgmS1Qd4m8FIp0rgcvTDqrBE.jpg?f=fotoalbum_large)
Ik ga het maar eens proberen...ben benieuwd
Edit:
Heb stooklijn lijn nu op 33@-15 en 26@10
Ben benieuwd hoe dit vanavond zal gaan.
[ Voor 20% gewijzigd door Rainesh op 10-01-2024 21:47 ]
http://tweakers.net/gallery/103719/sys.
Dit draait nu al een paar uurtjes en van een blokkade is nog niet echt sprake. Wellicht dat het debiet hoger zou kunnen zonder dat de pomp er tussen zit, misschien dat dat wat uitmaakt maar t enige dat echt gewijzigd is, is het debiet omlaag en de temperatuur omhoogMajaMestreech schreef op dinsdag 9 januari 2024 @ 22:24:
[...]
De pomp zal wellicht de flow blokkeren. Ik heb hetzelfde gedaan: regelklep volledig dichtgezet en eventuele bypass volledig dichtgedraaid, zodat de aanvoer rechtstreeks zonder mengen, de vloer in gaat. Je zult zien dat dit heel veel uitmaakt.
Aanvoer is 22/23mm. Ik laat het vannacht eens zo draaien, kijken wat er gebeurd. Ik zal morgen eens terug wat radiatoren open draaien en de instellingen van de radiatoren correct instellen.Rainesh schreef op dinsdag 9 januari 2024 @ 21:45:
[...]
Hoe dik zijn de hoofdleidingen naar je verdeler toe? Je leidingen moeten ook het transport aankunnen.
Het lijkt er inderdaad op dat het blokje te draaien is, je ziet ook een streepje op staan. Draai eraan (zou beginnen met tegen de klok in te draaien) en kijken wat er met je debiet gebeurd. Die zou omlaag moeten gaan dan.
Het kan overigens heel goed zijn dat na het waterzijdig inregelen van je afgifte systeem, je nog steeds 10l binnenkrijgt. Zolang maar je WP zijn warmte kwijt kan.
Ik denk dat je gelijkt hebt qua debiet en dat dit wellicht het maximum is. Toen ik namelijk wat andere radiatoren open had staan zat ik om en rond de 20L wat kan kloppen omdat de radiatoren boven gevoed worden met wederom die 22/23mm buis (verdeler begane grond - 23mm - t-stuk - 23mm - verdeler verdieping) en daar verdeeld wordt met een domme verdeler.
En ik denk dat als je je radiatoren goed inregelt dat je niet meer tegen de 20l aan zit.Ninjetsu NL schreef op dinsdag 9 januari 2024 @ 23:13:
[...]
Dit draait nu al een paar uurtjes en van een blokkade is nog niet echt sprake. Wellicht dat het debiet hoger zou kunnen zonder dat de pomp er tussen zit, misschien dat dat wat uitmaakt maar t enige dat echt gewijzigd is, is het debiet omlaag en de temperatuur omhoog![]()
[...]
Aanvoer is 22/23mm. Ik laat het vannacht eens zo draaien, kijken wat er gebeurd. Ik zal morgen eens terug wat radiatoren open draaien en de instellingen van de radiatoren correct instellen.
Ik denk dat je gelijkt hebt qua debiet en dat dit wellicht het maximum is. Toen ik namelijk wat andere radiatoren open had staan zat ik om en rond de 20L wat kan kloppen omdat de radiatoren boven gevoed worden met wederom die 22/23mm buis (verdeler begane grond - 23mm - t-stuk - 23mm - verdeler verdieping) en daar verdeeld wordt met een domme verdeler.
http://tweakers.net/gallery/103719/sys.
/f/image/b9QLoJ2MLPvmerei5EWGV0fR.png?f=fotoalbum_large)
Maar na de berichten hier en de extra bevestiging van de installateur heb ik besloten om beide verdelers te gaan vervangen aankomende zaterdag. Een therminon 9-groeps en 4-groeps composiet model zonder pomp en met debiet meters. Wordt het ook een stuk makkelijker om de flow per lus te gaan inregelen.
[ Voor 19% gewijzigd door Senaxx op 10-01-2024 01:46 ]
Met een defrost neem ik aan dat de pomp ook maximaal gaat toch? Dan zou ik dan natuurlijk even op het display kunnen kijken.GJA schreef op dinsdag 9 januari 2024 @ 22:51:
[...]
Ik zie dat via espaltherma. De enige andere manier is het bijhouden via het scherm van de binnenunit maar dat is bijzonder lastig.
Het is ook nog eens per installatie verschillend; bij mij ligt het op 24.5 l/min.
Staat bij mij aan en op 2. Maar de modulatie aan heeft tot gevolg dat de stooklijn wordt aangepast obv de te behalen ruimte temperatuur. Dus ik verwacht niet dat dat het is. Mijn eerste gedachte was dat het de radiatoren op de verdiepingen zijn die voorzien zijn van thermostatische kranen. Maar daarvoor is het wel heel regelmatig.SmartGuyz schreef op dinsdag 9 januari 2024 @ 20:46:
[...]
De mensen met de sinus hebben toevallig modulatie aan of dat niet? Ik zie hier veel mensen die het uit hebben voor mijn gevoel, maar dat weet ik dus niet zeker. Misschien een keer een poll maken over bepaalde settings die minder afhankelijk zijn van de woonsituatie, bijv. over BUH of modulatie en dat soort zaken?
Boven een grote radiator open gezet op de badkamer en dat was blijkbaar wel voldoende... Opvallend dat de BUH ook aan sprong tijdens de ontdooicyclus.
Vandaag maar eens aan de slag met het inregelen van de radiatoren.
Mag ik vragen wat men zich vraagt om dit te doen? Mijn vorige offerte een jaar geleden was alleen al 900 euro voor de verdeler (8-groeps Henco) en dan nog uurloon a 50 euro ex.Senaxx schreef op woensdag 10 januari 2024 @ 01:45:
En mijn WP (geeft aan) dat die lekker 35l/min doetDenk dat daar iets niet goed gaat. Maar dat zal waarschijnlijk ook met de verdelers met pomp te maken hebben.
[Afbeelding]
Maar na de berichten hier en de extra bevestiging van de installateur heb ik besloten om beide verdelers te gaan vervangen aankomende zaterdag. Een therminon 9-groeps en 4-groeps composiet model zonder pomp en met debiet meters. Wordt het ook een stuk makkelijker om de flow per lus te gaan inregelen.
[Afbeelding]
[ Voor 54% gewijzigd door Ninjetsu NL op 10-01-2024 08:06 ]
Weersafhankelijk stoken
Setpoint 36 (nu bij -5)
Delta:5
Modulatie uit
Wat ik zie is dat de warmtepomp op hoogvermogen naar ongeveer setpoint +1 gaat dan schroef ie het vermogen terug naar een niveau dat niet hoog genoeg is om setpoint vast te houden dat zakt dan een paargraden om dan in de defrost te raken of weer volvermogen te gaan werken naar setpoint +1.
[ Voor 34% gewijzigd door haakjesluiten op 10-01-2024 08:11 ]
Ik ben heel benieuwd naar hoe dat is gegaan en bevallen. Wil je misschien een voor en na foto maken? (Precies die verdelers wil ik ook nog gaan plaatsen) Succes!Senaxx schreef op woensdag 10 januari 2024 @ 01:45:
Maar na de berichten hier en de extra bevestiging van de installateur heb ik besloten om beide verdelers te gaan vervangen aankomende zaterdag. Een therminon 9-groeps en 4-groeps composiet model zonder pomp en met debiet meters. Wordt het ook een stuk makkelijker om de flow per lus te gaan inregelen.
[Afbeelding]
Zit nu met een gemiddelde COP van 3,5. Lijkt mij vrij netjes met deze temperaturen.
Nieuwe setting:
:strip_exif()/f/image/n5BbXV4PrA8QVAR94kGyR64J.jpg?f=fotoalbum_large)
Overregeling?haakjesluiten schreef op woensdag 10 januari 2024 @ 08:07:
Ik zie wat raar gedrag op mijn Daikin altherma 3
Weersafhankelijk stoken
Setpoint 36 (nu bij -5)
Delta:5
Modulatie uit
Wat ik zie is dat de warmtepomp op hoogvermogen naar ongeveer setpoint +1 gaat dan schroef ie het vermogen terug naar een niveau dat niet hoog genoeg is om setpoint vast te houden dat zakt dan een paargraden om dan in de defrost te raken of weer volvermogen te gaan werken naar setpoint +1.[Afbeelding]
[ Voor 28% gewijzigd door Rainesh op 10-01-2024 08:55 ]
http://tweakers.net/gallery/103719/sys.
danny.s schreef op dinsdag 9 januari 2024 @ 08:54:
[...]
Kun je iets meer vertellen over je afgifte systeem (type + aantal m2), stooklijn, huis (isolatie e.d.). Dat je verbruik 80% lager is, is wel heel raar.
Hier nu met -7 blijft het prima op temperatuur.
[...]
Meest voorkomende oorzaak hiervan is een defecte 3 weg klep.
:strip_exif()/f/image/KsJN5l4BH6EpjdmyZl6N9S2C.jpg?f=fotoalbum_large)
De monteur is ondertussen "eventjes" langs geweest en vervolgens weer weggegaan zonder het probleem op te lossen. als het goed is komt er vandaag iemand terug. hij had het over een "drukker" in de buitenunit die misschien stuk was? ondertussen zitten wij al 3 dagen in de kou
Verwarming doet niks meer, maar we hebben wel warm water.
Kijk eens bij menu sensoren en bedrijfsmodi. Kun je daar wat foto's van sturenjoostd schreef op woensdag 10 januari 2024 @ 08:58:
[...]
[Afbeelding]
De monteur is ondertussen "eventjes" langs geweest en vervolgens weer weggegaan zonder het probleem op te lossen. als het goed is komt er vandaag iemand terug. hij had het over een "drukker" in de buitenunit die misschien stuk was? ondertussen zitten wij al 3 dagen in de kou
Verwarming doet niks meer, maar we hebben wel warm water.
http://tweakers.net/gallery/103719/sys.
900 euro is wel echt gortig, als je hem voor 350 euro zelf kunt kopen. Heb je geen vriend of kennis die handig is met CV buizen?Ninjetsu NL schreef op woensdag 10 januari 2024 @ 08:03:
Mag ik vragen wat men zich vraagt om dit te doen? Mijn vorige offerte een jaar geleden was alleen al 900 euro voor de verdeler (8-groeps Henco) en dan nog uurloon a 50 euro ex.
Ik heb hem dit jaar zelf vervangen (lees: mijn vader). Hij had ook nog nooit een VV verdeler aangesloten, maar wel genoeg ervaring met CV buizen, want uiteindelijk is het niet meer dan dat.
De delta t stond op 4, en als test deze nu weer teruggezet naar 5.
Voor de warmere dagen is 5 te veel dan heeft hij een flow van amper 6 l/min maar met deze koude dagen heb ik het idee dan een delta t van 5 beter is.
Temperatuur is wel goed, 20,5 stabiel.
Niet helemaal mee eens met deze stelling. Ik heb een thermostaat hangen en WAR, echter heb ik modulatie uit staan en dat zorgt er voor dat alles wat stabieler is en daardoor afgelopen 2 nachten enkel 2 defrost gehad.Hetisweergezell schreef op woensdag 10 januari 2024 @ 09:20:
Aangezien het erop lijkt dat de mensen die op awt sturen ipv thermostaat veel minder defrosts lijken te hebben ga ik het nu ook proberen. Als dat bij mij ook helpt dan betekend dit dat ik bij temperaturen onder de 5 graden beter op awt kan sturen en daarboven op thermostaat. Ben benieuwd! Goede periode om dingen te testen.
Na een hoog vermogen verbruik, zie ik vaak een defrost. Het heeft dus meer te maken met de stabiliteit van het systeem. Goede dT, goede stooklijn, goed overschot etc. Met die waardes gaan tweaken om een zo stabiel mogelijke aT te krijgen.
Verder is dit niet helemaal ideaal weer om te testen, aangezien het zeker een halve dag duurt voor je ziet wat jou instelling op de langere termijn kan doen.
Wat bij mij de meeste stabilisatie bracht was het uitzetten van modulatie EN het zover mogelijk dimmen van de blauwe ring op de Madoka (ook in nachtstand gezet (scherm uit)).
Daikin Altherma 3 // Daikin Airco // Solar 9kWp // Kona Fashion 64kW // Gazelle Ultimate C380 HMB 500Wh // Apple Fanboy
Nu heb ik gisteren die optie volledig uit gezet. Resultaat is een verbruik van ongeveer 1 kW per uur in de nacht, dus iets meer dan gehalveerd, maar, de temperatuur in huis is wel 0.2 graden gezakt in de nacht.
Och ja, je moet toch wat he.
Bij ~13 graden omgeving temperatuur was dit 1 graad per 5 uur.
Bij ~18 graden omgeving temperatuur was dit 1 graad per 4.5 uur.
Niet echt een verschil om iets aan te doen in mijn geval.
Daikin Altherma 3 // Daikin Airco // Solar 9kWp // Kona Fashion 64kW // Gazelle Ultimate C380 HMB 500Wh // Apple Fanboy
Jij hebt een 2 punts stooklijn?Rainesh schreef op dinsdag 9 januari 2024 @ 23:11:
[...]
Ik zie nu op onderstaand met 0 in de Oneconnecta app.
[Afbeelding]
Ik ga het maar eens proberen...ben benieuwd
Edit:
Heb stooklijn lijn nu op 33@-15 en 26@10
Ben benieuwd hoe dit vanavond zal gaan.
[Afbeelding]
Sorry, mijn stelling is iets stelliger opgeschreven dan dat ik bedoelde. Boven de 5 graden dan draait de boel mij mijn ik stabiel en maakt hij per dag 1 of 2 runs en is hij verder uit. Dat betekend dan volgens mij dat het boven de 5 graden voor mij prima werkt om op de thermostaat te sturen.SmartGuyz schreef op woensdag 10 januari 2024 @ 09:25:
[...]
Niet helemaal mee eens met deze stelling. Ik heb een thermostaat hangen en WAR, echter heb ik modulatie uit staan en dat zorgt er voor dat alles wat stabieler is en daardoor afgelopen 2 nachten enkel 2 defrost gehad.
Na een hoog vermogen verbruik, zie ik vaak een defrost. Het heeft dus meer te maken met de stabiliteit van het systeem. Goede dT, goede stooklijn, goed overschot etc. Met die waardes gaan tweaken om een zo stabiel mogelijke aT te krijgen.
Verder is dit niet helemaal ideaal weer om te testen, aangezien het zeker een halve dag duurt voor je ziet wat jou instelling op de langere termijn kan doen.
Wat bij mij de meeste stabilisatie bracht was het uitzetten van modulatie EN het zover mogelijk dimmen van de blauwe ring op de Madoka (ook in nachtstand gezet (scherm uit)).
Onder de 5 graden (wanneer de defrosts beginnen op te treden) vermoed ik dat het juist niet handig is om op de thermostaat te regelen omdat eerst de boel warm wordt, vervolgens weer afkoeld en daarna weer helemaal warm moet worden. Dit wordt met een relatief hoog vermogen gedaan wat in theorie weer meer defrosts veroorzaakt
Natuurlijk zal ik nu even een dag moeten wachten totdat ik kan concluderen of op awt sturen beter gaat maar in andere weersomstandigheden kan ik dit helemaal niet testen (omdat ik juist wil testen of de defrosts minder zijn en de boel stabieler draait, ben verder benieuwd wat zuiniger is). We gaan het zien!
Ik heb geen madoka omdat ik een altherma2 heb. Heb alleen een externe thermostaat dus kan geen modulatie toepassen.
[ Voor 3% gewijzigd door Hetisweergezell op 10-01-2024 09:48 ]
Ik kwam vanmorgen mijn woonkamer binnen die precies 20,0 graden was. Wat een luxe met deze buitentemperaturen!
In 21 uur had de warmtepomp 29 kWh verbruikt, extrapolerend naar 24 uur is dat dus 33 kWh. Geen BUH acties en ik zie ook nauwelijks defrosts deze dagen.
Hij werkt 24/7 en verbruikt bij deze buitentemperaturen zo'n 1,3-1,5 kW.
De COP in de afgelopen 22 uur was 3,48.
De WP heeft dus 115 kWh geproduceerd. Dat zou dan zo'n 11,7 m3 gas zijn.
Al met al zeker niet ontevreden voor een redelijk nageïsoleerd jaren '70 huis.
Je stelling klopt denk ik niet helemaal. op awt sturen doe je in alle twee de situaties. Alleen met Madoka heb je een aan-uit erbij die de zaak uitzet als het te warm zou worden in de woonkamer.Hetisweergezell schreef op woensdag 10 januari 2024 @ 09:20:
Aangezien het erop lijkt dat de mensen die op awt sturen ipv thermostaat veel minder defrosts lijken te hebben ga ik het nu ook proberen. Als dat bij mij ook helpt dan betekend dit dat ik bij temperaturen onder de 5 graden beter op awt kan sturen en daarboven op thermostaat. Ben benieuwd! Goede periode om dingen te testen.
Maar met of zonder Madoka, stuur je op awt. Hierin kun je nog kiezen voor stooklijn awt, of vaste awt.
Ik heb de Madoka enkel als max-temp-emergency-stop zeg maar. Mijn awt is zo laag dat 22 graden niet of nauwelijks haalbaar is in de woonkamer, door de lage awt. Mocht door zon de temp toch stijgen, stuurt de Madoka een uit signaal. Dat is het enige waar ik de Madoka voor gebruik.
|| Solar 7.4kwp oostwest + 850wp zuid + Deye 12K-SG04LP3-EU + 50kWh LiFePo4 || EHVX08S23EJ9W + ERGA06EAV3H ||
Met vloerverwarming staat idealiter de Madoka gewoon aan de hele dag. Als je Madoka gaat flipperen overdag (of in ochtend/avond) dan heb je je aanvoer te hoog, en/of de Madoka te laag ingesteld. Madoka op 23-24 zetten en zorgen met de dT en awt (en je ingeregelde verdeler) dat het niet te warm gaat worden, dan kom je op een zuinige stooklijn uitSmartGuyz schreef op woensdag 10 januari 2024 @ 09:25:
[...]
Niet helemaal mee eens met deze stelling. Ik heb een thermostaat hangen en WAR, echter heb ik modulatie uit staan en dat zorgt er voor dat alles wat stabieler is en daardoor afgelopen 2 nachten enkel 2 defrost gehad.
Na een hoog vermogen verbruik, zie ik vaak een defrost. Het heeft dus meer te maken met de stabiliteit van het systeem. Goede dT, goede stooklijn, goed overschot etc. Met die waardes gaan tweaken om een zo stabiel mogelijke aT te krijgen.
Verder is dit niet helemaal ideaal weer om te testen, aangezien het zeker een halve dag duurt voor je ziet wat jou instelling op de langere termijn kan doen.
Wat bij mij de meeste stabilisatie bracht was het uitzetten van modulatie EN het zover mogelijk dimmen van de blauwe ring op de Madoka (ook in nachtstand gezet (scherm uit)).
|| Solar 7.4kwp oostwest + 850wp zuid + Deye 12K-SG04LP3-EU + 50kWh LiFePo4 || EHVX08S23EJ9W + ERGA06EAV3H ||
0.2 is totaal geen ramp lijkt me, dat is overdag weer zo erbijJust_A_User schreef op woensdag 10 januari 2024 @ 09:29:
En zo leer je dingen door te experimenteren. Ik had schijnbaar eergisteren de optie Toename rond 0 aanstaan op 4/4. Resultaat was meer dan 2 kW verbruik per uur, met een resultaat van 18 of 19 kWh gisterochtend vroeg al, maar, in de nacht was de temperatuur in huis wel opgelopen. De pomp heeft dus 0,0 problemen om het huis warm te krijgen, maar tegen welk verbruik![]()
Nu heb ik gisteren die optie volledig uit gezet. Resultaat is een verbruik van ongeveer 1 kW per uur in de nacht, dus iets meer dan gehalveerd, maar, de temperatuur in huis is wel 0.2 graden gezakt in de nacht.
|| Solar 7.4kwp oostwest + 850wp zuid + Deye 12K-SG04LP3-EU + 50kWh LiFePo4 || EHVX08S23EJ9W + ERGA06EAV3H ||
Jap
33@-15 en 26@10
http://tweakers.net/gallery/103719/sys.
SmartGuyz schreef op woensdag 10 januari 2024 @ 09:33:
Ik heb vannacht getest met de omgeving temperatuur van de binnenunit. De ruimte was 13 graden en ik ben gaan meten hoe snel de tank temperatuur zakte. Ik heb de deur van de keuken naar de garage open laten staan in de nacht, zodat ook de garage zou opwarmen.
Bij ~13 graden omgeving temperatuur was dit 1 graad per 5 uur.
Bij ~18 graden omgeving temperatuur was dit 1 graad per 4.5 uur.
Niet echt een verschil om iets aan te doen in mijn geval.
|| Solar 7.4kwp oostwest + 850wp zuid + Deye 12K-SG04LP3-EU + 50kWh LiFePo4 || EHVX08S23EJ9W + ERGA06EAV3H ||
Ik heb onder 0 graden nachtverlaging uit (dus gewoon Madoka continue op 22 of 23, je kunt in Onecta simpel even het tijdschema schuifje hiervoor uitzetten). Boven 0-1 graad buiten, heb ik overdag 22 en nacht 20 ingesteld op de Madoka.Hetisweergezell schreef op woensdag 10 januari 2024 @ 09:44:
[...]
Sorry, mijn stelling is iets stelliger opgeschreven dan dat ik bedoelde. Boven de 5 graden dan draait de boel mij mijn ik stabiel en maakt hij per dag 1 of 2 runs en is hij verder uit. Dat betekend dan volgens mij dat het boven de 5 graden voor mij prima werkt om op de thermostaat te sturen.
Onder de 5 graden (wanneer de defrosts beginnen op te treden) vermoed ik dat het juist niet handig is om op de thermostaat te regelen omdat eerst de boel warm wordt, vervolgens weer afkoeld en daarna weer helemaal warm moet worden. Dit wordt met een relatief hoog vermogen gedaan wat in theorie weer meer defrosts veroorzaakt
Natuurlijk zal ik nu even een dag moeten wachten totdat ik kan concluderen of op awt sturen beter gaat maar in andere weersomstandigheden kan ik dit helemaal niet testen (omdat ik juist wil testen of de defrosts minder zijn en de boel stabieler draait, ben verder benieuwd wat zuiniger is). We gaan het zien!
Ik heb geen madoka omdat ik een altherma2 heb. Heb alleen een externe thermostaat dus kan geen modulatie toepassen.
|| Solar 7.4kwp oostwest + 850wp zuid + Deye 12K-SG04LP3-EU + 50kWh LiFePo4 || EHVX08S23EJ9W + ERGA06EAV3H ||
monteur is op dit moment bezig. hij geeft aan dat de warmtepomp op "bivalent" ingesteld stond.Rainesh schreef op woensdag 10 januari 2024 @ 09:09:
[...]
Kijk eens bij menu sensoren en bedrijfsmodi. Kun je daar wat foto's van sturen
Als het onder de 0 graden wordt buiten dat er dan een gasboiler het over zou nemen, omdat dit dan goedkoper is. maar aangezien we geen gasboiler hebben gebeurd er dan weinig
Hij is nu nog aan het grasduinen over ons warm water probleem wat we hebben.
Klopt!danny.s schreef op woensdag 10 januari 2024 @ 07:40:
[...]
Met een defrost neem ik aan dat de pomp ook maximaal gaat toch? Dan zou ik dan natuurlijk even op het display kunnen kijken.
Daikin EHVH08S23EJ9W binnen, ERGA08EAV3H7 buiten | Alfen Eve Single Pro-Line 3-fase | HassIO | DJI Mini 2 | Paard | MK3 ST | fixt keukenapparatuur en WaDro | HT-A2 | gasloos | RF900R | KLR650
Jemig... en daarom al 3 dagen in de kou....joostd schreef op woensdag 10 januari 2024 @ 10:19:
[...]
monteur is op dit moment bezig. hij geeft aan dat de warmtepomp op "bivalent" ingesteld stond.
Als het onder de 0 graden wordt buiten dat er dan een gasboiler het over zou nemen, omdat dit dan goedkoper is. maar aangezien we geen gasboiler hebben gebeurd er dan weinig![]()
Hij is nu nog aan het grasduinen over ons warm water probleem wat we hebben.
Daikin EHVH08S23EJ9W binnen, ERGA08EAV3H7 buiten | Alfen Eve Single Pro-Line 3-fase | HassIO | DJI Mini 2 | Paard | MK3 ST | fixt keukenapparatuur en WaDro | HT-A2 | gasloos | RF900R | KLR650
is dat een default setting dan? Hadden we nml vorig jaar ook aan de hand met onze nieuwe Altherma 3 - onder de 3 graden hield die er mee opjoostd schreef op woensdag 10 januari 2024 @ 10:19:
[...]
monteur is op dit moment bezig. hij geeft aan dat de warmtepomp op "bivalent" ingesteld stond.
Als het onder de 0 graden wordt buiten dat er dan een gasboiler het over zou nemen, omdat dit dan goedkoper is. maar aangezien we geen gasboiler hebben gebeurd er dan weinig![]()
Hij is nu nog aan het grasduinen over ons warm water probleem wat we hebben.
Bij Warmteservice of CVTotaal ben ik rond de 700 euro kwijt voor 2 verdelers (410 voor 9 groep, 235 voor 4 groep + 14 koppelingen). Daarnaast waarschijnlijk nog 20mm 2 kogelkranen Daarnaast heb ik een zwager die voor een installateurs bedrijf werkt en dit voor mij wilt doen aankomende zaterdag. Dus voor mij een nobrainer om het te doen.Ninjetsu NL schreef op woensdag 10 januari 2024 @ 08:03:
Vannacht werd ik wakker en hoorde ik dat er geen flow was. Beetje vreemd voor midden in de nacht dus maar even naar beneden gelopen en mijn vermoeden werd bevestigd... een rode ring op de Madoka => error 7H-06... geen debiet voor de ontdooicyclus. Ik had inderdaad alles dicht staan behalve de vv beneden, maar de verdeler is blijkbaar niet open genoeg om vanuit daar ook de omgekeerde cyclus te doen...
Boven een grote radiator open gezet op de badkamer en dat was blijkbaar wel voldoende... Opvallend dat de BUH ook aan sprong tijdens de ontdooicyclus.
Vandaag maar eens aan de slag met het inregelen van de radiatoren.
[...]
Mag ik vragen wat men zich vraagt om dit te doen? Mijn vorige offerte een jaar geleden was alleen al 900 euro voor de verdeler (8-groeps Henco) en dan nog uurloon a 50 euro ex.
De andere installateur medewerker die gsteren bij mij was van het bedrijf dat bij mij de WP had geinstalleerd dacht met een groffe schatting rond de 3500 voor beide verdelers te laten installeren.
Ja dat is dan wel in lijn met hetgeen ik dus te horen heb gekregen... totaal zou bij mij uitkomen rond de 1800 euro...Senaxx schreef op woensdag 10 januari 2024 @ 11:29:
[...]
Bij Warmteservice of CVTotaal ben ik rond de 700 euro kwijt voor 2 verdelers (410 voor 9 groep, 235 voor 4 groep + 14 koppelingen). Daarnaast waarschijnlijk nog 20mm 2 kogelkranen Daarnaast heb ik een zwager die voor een installateurs bedrijf werkt en dit voor mij wilt doen aankomende zaterdag. Dus voor mij een nobrainer om het te doen.
De andere installateur medewerker die gsteren bij mij was van het bedrijf dat bij mij de WP had geinstalleerd dacht met een groffe schatting rond de 3500 voor beide verdelers te laten installeren.
Ik dub er nog een beetje over... op sich werkt het nu wel en wordt het warm alleen ik ben ongeduldig dus ik moet zien wat die doet over een langere tijd. Ook lijkt het zo te zijn alsof de dT wat groot is in de vv...
Ik kan vandaag ook niet mijn radiatoren inregelen want ik heb de sleutel niet
Je kunt ook gewoon met je hand draaien of een tangetje.Ninjetsu NL schreef op woensdag 10 januari 2024 @ 11:35:
[...]
Ja dat is dan wel in lijn met hetgeen ik dus te horen heb gekregen... totaal zou bij mij uitkomen rond de 1800 euro...
Ik dub er nog een beetje over... op sich werkt het nu wel en wordt het warm alleen ik ben ongeduldig dus ik moet zien wat die doet over een langere tijd. Ook lijkt het zo te zijn alsof de dT wat groot is in de vv...
Ik kan vandaag ook niet mijn radiatoren inregelen want ik heb de sleutel niet
http://tweakers.net/gallery/103719/sys.
3500 euro.Senaxx schreef op woensdag 10 januari 2024 @ 11:29:
[...]
De andere installateur medewerker die gsteren bij mij was van het bedrijf dat bij mij de WP had geinstalleerd dacht met een groffe schatting rond de 3500 voor beide verdelers te laten installeren.
Als je ze nog niet besteld hebt, ik ben heel tevreden met deze verdelers. Scheelt toch weer behoorlijk tov de warmtejuwelier.
[ Voor 26% gewijzigd door RonJ op 10-01-2024 12:10 ]
All-electric.
Ga ik even proberen, dank. Het thermostatisch ventiel overigens dicht gedraaid en weer helemaal open, daar viel niets te halen qua debiet.Rainesh schreef op woensdag 10 januari 2024 @ 11:51:
[...]
Je kunt ook gewoon met je hand draaien of een tangetje.
Ik heb het ombouw topic gevonden en daar zijn varianten te vinden met de pomp er uit en rechtstreeks op de aanvoerbalk aangesloten alsook met alleen een passtuk ertussen. Wat ze in ieder geval gemeen hebben is dat het voetventiel, de thermostatische kraan en de pomp er uit halen. Ik heb mijn vraag ook al eens daar neergelegd. Hartelijk dank voor jouw meedenken tot dusver in ieder geval, wordt erg gewaardeerd!
Ik heb de installateur gevraagd om de temperatuur van het aanvoerwater op een zo laag mogelijke temperatuur te starten, omdat ik een opstookprotocol wil volgen. De minimale temperatuur kan op dit moment kennelijk niet lager dan 18 graden om het systeem op te starten. Daarna wil ik gradueel verhogen tot max 35 graden en weer terug.
Mijn installateur geeft echter aan dat dit waarschijnlijk niet kan, omdat zodra de gewenste omgevingstemperatuur behaald is de temperatuur van het aanvoerwater de 35 graden niet gaat raken.
De fabrikant verwijst mij voor vragen naar de installateur, maar ik betwijfel of de informatie klopt. Dus wend ik mij tot medegebruikers
Is het mogelijk om de aanvoertemperatuur handmatig te forceren en daarmee een opstookprotocol te volgen? Of kan ik de warmtepomp zelfs zo instellen dat dit protocol automatisch wordt uitgevoerd aan de hand van vooraf ingevoerde waarden?
Geen antwoord op je vraag, maar mijn warmtepomp had in het installateursmenu ook de mogelijkheid om automatisch een opstookprotocol te volgen. Ik weet niet in hoeverre deze te configureren was, maar dat is misschien ook nog het controleren waard.Tommy The Cat schreef op woensdag 10 januari 2024 @ 13:07:
De warmtepomp van onze nieuwbouwwoning wordt deze week aangeslingerd. Ik realiseer mij nu dat ik niet zeker weet welk type het is, maar ik dacht de Daikin Altherma 3 R F.
Ik heb de installateur gevraagd om de temperatuur van het aanvoerwater op een zo laag mogelijke temperatuur te starten, omdat ik een opstookprotocol wil volgen. De minimale temperatuur kan op dit moment kennelijk niet lager dan 18 graden om het systeem op te starten. Daarna wil ik gradueel verhogen tot max 35 graden en weer terug.
Mijn installateur geeft echter aan dat dit waarschijnlijk niet kan, omdat zodra de gewenste omgevingstemperatuur behaald is de temperatuur van het aanvoerwater de 35 graden niet gaat raken.
De fabrikant verwijst mij voor vragen naar de installateur, maar ik betwijfel of de informatie klopt. Dus wend ik mij tot medegebruikers.
Is het mogelijk om de aanvoertemperatuur handmatig te forceren en daarmee een opstookprotocol te volgen? Of kan ik de warmtepomp zelfs zo instellen dat dit protocol automatisch wordt uitgevoerd aan de hand van vooraf ingevoerde waarden?
Er is een opstookprotocol dacht ik in de Daikin.Tommy The Cat schreef op woensdag 10 januari 2024 @ 13:07:
De warmtepomp van onze nieuwbouwwoning wordt deze week aangeslingerd. Ik realiseer mij nu dat ik niet zeker weet welk type het is, maar ik dacht de Daikin Altherma 3 R F.
Ik heb de installateur gevraagd om de temperatuur van het aanvoerwater op een zo laag mogelijke temperatuur te starten, omdat ik een opstookprotocol wil volgen. De minimale temperatuur kan op dit moment kennelijk niet lager dan 18 graden om het systeem op te starten. Daarna wil ik gradueel verhogen tot max 35 graden en weer terug.
Mijn installateur geeft echter aan dat dit waarschijnlijk niet kan, omdat zodra de gewenste omgevingstemperatuur behaald is de temperatuur van het aanvoerwater de 35 graden niet gaat raken.
De fabrikant verwijst mij voor vragen naar de installateur, maar ik betwijfel of de informatie klopt. Dus wend ik mij tot medegebruikers.
Is het mogelijk om de aanvoertemperatuur handmatig te forceren en daarmee een opstookprotocol te volgen? Of kan ik de warmtepomp zelfs zo instellen dat dit protocol automatisch wordt uitgevoerd aan de hand van vooraf ingevoerde waarden?
http://tweakers.net/gallery/103719/sys.
Om te beginnen, ik weet niet of er een programma is.Tommy The Cat schreef op woensdag 10 januari 2024 @ 13:07:
De warmtepomp van onze nieuwbouwwoning wordt deze week aangeslingerd. Ik realiseer mij nu dat ik niet zeker weet welk type het is, maar ik dacht de Daikin Altherma 3 R F.
Ik heb de installateur gevraagd om de temperatuur van het aanvoerwater op een zo laag mogelijke temperatuur te starten, omdat ik een opstookprotocol wil volgen. De minimale temperatuur kan op dit moment kennelijk niet lager dan 18 graden om het systeem op te starten. Daarna wil ik gradueel verhogen tot max 35 graden en weer terug.
Mijn installateur geeft echter aan dat dit waarschijnlijk niet kan, omdat zodra de gewenste omgevingstemperatuur behaald is de temperatuur van het aanvoerwater de 35 graden niet gaat raken.
De fabrikant verwijst mij voor vragen naar de installateur, maar ik betwijfel of de informatie klopt. Dus wend ik mij tot medegebruikers.
Is het mogelijk om de aanvoertemperatuur handmatig te forceren en daarmee een opstookprotocol te volgen? Of kan ik de warmtepomp zelfs zo instellen dat dit protocol automatisch wordt uitgevoerd aan de hand van vooraf ingevoerde waarden?
Wat je kan doen is aansturen op aanvoertemperatuur i.p.v. WAR of iets anders.
Dan via de app de offset verhogen. Dit kan tot maximaal 10 (graden).
Daikin Altherma 3 // Daikin Airco // Solar 9kWp // Kona Fashion 64kW // Gazelle Ultimate C380 HMB 500Wh // Apple Fanboy
Verwijderd
In het installateursmenu van de Altherma's zit standaard een mogelijkheid om een opstookprotocol in te stellen en automatisch te volgen. Nadeel daarvan is dat er dan gedurende die hele periode geen warmwaterproductie mogelijk is en dat de unit de temperaturen onder de 25C alleen op de backup heater zal doen ipv de compressor. Alternatief is om de unit op vertrekwaterregeling te zetten en handmatig de temperatuur te verstellen elke x dagen. Beide kan dus.Tommy The Cat schreef op woensdag 10 januari 2024 @ 13:07:
De warmtepomp van onze nieuwbouwwoning wordt deze week aangeslingerd. Ik realiseer mij nu dat ik niet zeker weet welk type het is, maar ik dacht de Daikin Altherma 3 R F.
Ik heb de installateur gevraagd om de temperatuur van het aanvoerwater op een zo laag mogelijke temperatuur te starten, omdat ik een opstookprotocol wil volgen. De minimale temperatuur kan op dit moment kennelijk niet lager dan 18 graden om het systeem op te starten. Daarna wil ik gradueel verhogen tot max 35 graden en weer terug.
Mijn installateur geeft echter aan dat dit waarschijnlijk niet kan, omdat zodra de gewenste omgevingstemperatuur behaald is de temperatuur van het aanvoerwater de 35 graden niet gaat raken.
De fabrikant verwijst mij voor vragen naar de installateur, maar ik betwijfel of de informatie klopt. Dus wend ik mij tot medegebruikers.
Is het mogelijk om de aanvoertemperatuur handmatig te forceren en daarmee een opstookprotocol te volgen? Of kan ik de warmtepomp zelfs zo instellen dat dit protocol automatisch wordt uitgevoerd aan de hand van vooraf ingevoerde waarden?
Het opstookprotocol voor de beton/dekvloer zou wel allang na het storten gedaan moeten zijn en heeft nu niet zoveel zin meer, dus het zal denk ik om je (PVC-)afwerkvloer gaan?
All-electric.
Zet m op regelen op aanvoertemp en stel zelf elke dag ff de temp bij. Dan heb je iig nog warm tapwater.Tommy The Cat schreef op woensdag 10 januari 2024 @ 13:07:
De warmtepomp van onze nieuwbouwwoning wordt deze week aangeslingerd. Ik realiseer mij nu dat ik niet zeker weet welk type het is, maar ik dacht de Daikin Altherma 3 R F.
Ik heb de installateur gevraagd om de temperatuur van het aanvoerwater op een zo laag mogelijke temperatuur te starten, omdat ik een opstookprotocol wil volgen. De minimale temperatuur kan op dit moment kennelijk niet lager dan 18 graden om het systeem op te starten. Daarna wil ik gradueel verhogen tot max 35 graden en weer terug.
Mijn installateur geeft echter aan dat dit waarschijnlijk niet kan, omdat zodra de gewenste omgevingstemperatuur behaald is de temperatuur van het aanvoerwater de 35 graden niet gaat raken.
De fabrikant verwijst mij voor vragen naar de installateur, maar ik betwijfel of de informatie klopt. Dus wend ik mij tot medegebruikers.
Is het mogelijk om de aanvoertemperatuur handmatig te forceren en daarmee een opstookprotocol te volgen? Of kan ik de warmtepomp zelfs zo instellen dat dit protocol automatisch wordt uitgevoerd aan de hand van vooraf ingevoerde waarden?
|| Solar 7.4kwp oostwest + 850wp zuid + Deye 12K-SG04LP3-EU + 50kWh LiFePo4 || EHVX08S23EJ9W + ERGA06EAV3H ||
Gewapende betonnen constructievloer ligt er sinds februari 2023, de afwerkvloer sinds juli 2023, de egaliseer en plak-pvc vloer sinds september 2023. De warmtepomp kwam laat, dus kon helaas niet eerder het protocol uitvoeren.
Dan heeft het echt geen enkel nut meer dat nu alsnog te gaan doen.Tommy The Cat schreef op woensdag 10 januari 2024 @ 13:47:
Zoals ik al vermoedde kan het dus wel, het is op zijn minst opmerkelijk dat mijn installateur dit niet weet. Ik zal er zelf regie op nemen en het boekje raadplegen.
Gewapende betonnen constructievloer ligt er sinds februari 2023, de afwerkvloer sinds juli 2023, de egaliseer en plak-pvc vloer sinds september 2023. De warmtepomp kwam laat, dus kon helaas niet eerder het protocol uitvoeren.
All-electric.
Geen nu op het alsnog te doen, de vloer is al niet nieuw meer. Het beton is allang droog e.d. dus geen enkel nut om het te doen. PVC heeft volgens mij wel een maximaal aantal graden? 30 of 35? Hou daar rekening mee als je bijv. modulatie aanzet.Tommy The Cat schreef op woensdag 10 januari 2024 @ 13:47:
Zoals ik al vermoedde kan het dus wel, het is op zijn minst opmerkelijk dat mijn installateur dit niet weet. Ik zal er zelf regie op nemen en het boekje raadplegen.
Gewapende betonnen constructievloer ligt er sinds februari 2023, de afwerkvloer sinds juli 2023, de egaliseer en plak-pvc vloer sinds september 2023. De warmtepomp kwam laat, dus kon helaas niet eerder het protocol uitvoeren.
Daikin Altherma 3 // Daikin Airco // Solar 9kWp // Kona Fashion 64kW // Gazelle Ultimate C380 HMB 500Wh // Apple Fanboy
plak pvc 28 grSmartGuyz schreef op woensdag 10 januari 2024 @ 13:54:
[...]
Geen nu op het alsnog te doen, de vloer is al niet nieuw meer. Het beton is allang droog e.d. dus geen enkel nut om het te doen. PVC heeft volgens mij wel een maximaal aantal graden? 30 of 35? Hou daar rekening mee als je bijv. modulatie aanzet.
|| Solar 7.4kwp oostwest + 850wp zuid + Deye 12K-SG04LP3-EU + 50kWh LiFePo4 || EHVX08S23EJ9W + ERGA06EAV3H ||
Let wel, dit is de oppervlaktetemperatuur van de vloer zelf. Dan heb je het al over een aanvoertemperatuur vanuit de pomp van 40-45C. Daar ga je met een nieuwbouwwoning niet eens ook maar een beetje in de buurt komen. Het is ook vooral de lijm die dan zacht wordt waardoor je kieren kan krijgen, dat PVC zelf wordt op véél hogere temperaturen gebakken en kan er prima tegen.
Waar je dan weer wél op moet letten bij PVC, als je flink aan het stoken bent zoals bij dit weer, wordt het PVC wel warm en dus wat zachter en beschadigd daardoor ook net wat sneller. Let dus met dit weer een beetje extra op met het schuiven van meubels en zand op de vloer.
Van een willekeurige vloerenboer:
[ Voor 23% gewijzigd door RonJ op 10-01-2024 14:10 ]
All-electric.
Bij mij is 28r aanraaktemp, iets van 33-34 graden aanvoer vanuit de pomp/cv. (!!)RonJ schreef op woensdag 10 januari 2024 @ 14:00:
[...]
Let wel, dit is de oppervlaktetemperatuur van de vloer zelf. Dan heb je het al over een aanvoertemperatuur vanuit de pomp van 40-45C. Daar ga je met een nieuwbouwwoning niet eens ook maar een beetje in de buurt komen. Het is ook vooral de lijm die dan zacht wordt waardoor je kieren kan krijgen, dat PVC zelf wordt op véél hogere temperaturen gebakken en kan er prima tegen.
Waar je dan weer wél op moet letten bij PVC, als je flink aan het stoken bent zoals bij dit weer, wordt het PVC wel warm en dus wat zachter en beschadigd daardoor ook net wat sneller. Let dus met dit weer een beetje extra op met het schuiven van meubels en zand op de vloer.
Van een willekeurige vloerenboer:
[Afbeelding]
Rustag met de awt dus;)
|| Solar 7.4kwp oostwest + 850wp zuid + Deye 12K-SG04LP3-EU + 50kWh LiFePo4 || EHVX08S23EJ9W + ERGA06EAV3H ||
Puur uit nieuwsgierigheid, hoe heb je die 28C gemeten? IR-thermometers en warmtecameras geven namelijk op PCV altijd te veel aan ivm de emissiviteit. Hoe dan ook, zou me er in een nieuwbouw- of serieus verbouwde woning totaal niet druk over maken.PCJR schreef op woensdag 10 januari 2024 @ 14:16:
[...]
Bij mij is 28r aanraaktemp, iets van 33-34 graden aanvoer vanuit de pomp/cv. (!!)
Dat sowieso natuurlijk. Als je in nieuwbouw met vvw boven de 35C moet gaan zou ik maar een ander gesprek met de bouwer/ontwikkelaar aanknopen, want dan klopt er iets niet in het ontwerp.Rustag met de awt dus;)
[ Voor 22% gewijzigd door RonJ op 10-01-2024 14:22 ]
All-electric.
Een flir oneRonJ schreef op woensdag 10 januari 2024 @ 14:19:
[...]
Puur uit nieuwsgierigheid, hoe heb je die 28C gemeten? IR-thermometers en warmtecameras geven namelijk op PCV altijd te veel aan ivm de emissiviteit. Hoe dan ook, zou me er in een nieuwbouw- of serieus verbouwde woning totaal niet druk over maken.
[...]
Dat sowieso natuurlijk. Als je in nieuwbouw met vvw boven de 35C moet gaan zou ik maar een ander gesprek met de bouwer/ontwikkelaar aanknopen, want dan klopt er iets niet in het ontwerp.
2 draad sensors
2 ir guns op matzwart
|| Solar 7.4kwp oostwest + 850wp zuid + Deye 12K-SG04LP3-EU + 50kWh LiFePo4 || EHVX08S23EJ9W + ERGA06EAV3H ||
Dan zal het wel kloppen ja.PCJR schreef op woensdag 10 januari 2024 @ 14:25:
[...]
Een flir one
2 draad sensors
2 ir guns op matzwart
All-electric.
Een normale hoeveelheid sneeuw is helemaal niet zo erg als je unit niet te dicht op de grond staat, maar stuifsneeuw is wel echt een drama als het er ingeblazen wordt. Ik heb dat een paar jaar geleden gehad met mijn toenmalige L/L units, waren helemaal volgeblazen met stuifsneeuw van het schuurdak toen de wind precies "verkeerd" stond, daar viel niet tegenop te defrosten met als gevolg een dikke plak ijs onderin de units waar de ventilator op vastliep en die je er bijna niet meer uitkreeg. Toen kon ik het laddertje op bij -8 met een emmer lauw water en een verfbrander. En dan had ik nog geluk dat de ventilatorbladen alleen maar een beetje krom waren en niet afgebroken, want dan ben je klaar.PCJR schreef op woensdag 10 januari 2024 @ 14:35:
[Afbeelding]
Geen id verder.
Maar bv 2 dagen lang sneeuw is erger lijkt me dan 2 weken -10...
Constant sneeuw de fan in is zowat constant defrosten of zie ik dat verkeerd
Een maat van me had dit namelijk bij de storm vorige week, die L/L unit staat op een dak op >60 meter hoog en die was door een windstoot zover ge-flext in z'n rubber bus dat ie tegen de behuizing werd aangeblazen. *krak* Die zit nu nog op een nieuw ventilatorblad te wachten. En dan heb je nog geluk, voor hetzelfde geld drukt ie dat afgebroken stuk blad door de verdamper heen, dan kan je de hele buitenunit vervangen.
:strip_exif()/f/image/5nCw6dOM24fIiszwlhXmAzet.jpg?f=fotoalbum_large)
Maargoed, eerst maar eens zien wat er van die voorspellingen uitkomt, dit klinkt meer als de gebruikelijke aandacht zoekende weermannetjes met een of ander vergezocht pluimmodelletje voor over een week.
[ Voor 34% gewijzigd door RonJ op 10-01-2024 15:01 ]
All-electric.
BOH!RonJ schreef op woensdag 10 januari 2024 @ 14:50:
[...]
Een normale hoeveelheid sneeuw is helemaal niet zo erg als je unit niet te dicht op de grond staat, maar stuifsneeuw is wel echt een drama als het er ingeblazen wordt. Ik heb dat een paar jaar geleden gehad met mijn toenmalige L/L units, waren helemaal volgeblazen met stuifsneeuw van het schuurdak toen de wind precies "verkeerd" stond, daar viel niet tegenop te defrosten met als gevolg een dikke plak ijs onderin de units waar de ventilator op vastliep en die je er bijna niet meer uitkreeg. Toen kon ik het laddertje op bij -8 met een emmer lauw water en een verfbrander. En dan had ik nog geluk dat de ventilatorbladen alleen maar een beetje krom waren en niet afgebroken, want dan ben je klaar.
Een maat van me had dit namelijk bij de storm vorige week, die L/L unit staat op een dak op >60 meter hoog en die was door een windstoot zover ge-flext in z'n rubber bus dat ie tegen de behuizing werd aangeblazen. *krak* Die zit nu nog op een nieuw ventilatorblad te wachten.
[Afbeelding]
Maargoed, eerst maar eens zien wat er van die voorspellingen uitkomt, dit klinkt meer als de gebruikelijke aandacht zoekende weermannetjes met een of ander vergezocht pluimmodelletje voor over een week
Dan zet ik het 2kw straalkachetlje voor de buitenunit
Of de vuurkorf?
|| Solar 7.4kwp oostwest + 850wp zuid + Deye 12K-SG04LP3-EU + 50kWh LiFePo4 || EHVX08S23EJ9W + ERGA06EAV3H ||
Jij redt je wel hoor ik al.PCJR schreef op woensdag 10 januari 2024 @ 14:58:
[...]
BOH!![]()
Dan zet ik het 2kw straalkachetlje voor de buitenunit![]()
Of de vuurkorf?
Hier ook voor alles voorbereid inmiddels, dat gebeurd me niet nog een keer
- Unit hangt nu vlak onder de dakoverstek van de garage, dat scheelt al een hele hoop sneeuw.
- 9kW BUH in de binnenunit die het zonder buitenunit redt, check.
- 2x 1-3kW instelbare straalkachels als 2e back-up, check.
- Gashaard op propaan met de aansturing op de server-UPS als 3e back-up, check.
- Fatsoenlijke verfbrander die elke plak ijs wel aan kan, check.
- Tuinkachel staat ook nog in de buurt.
All-electric.
:strip_exif()/f/image/p8FOL3BsbHdJIVXp8mZ33VY1.jpg?f=fotoalbum_large)
:strip_exif()/f/image/fZtSGLWxhq18MHa1jjLFP9lF.jpg?f=fotoalbum_large)
:strip_exif()/f/image/q7zAjLqIcNk9Prolovrc5hym.jpg?f=fotoalbum_large)
:strip_exif()/f/image/aVQhLAj5QROxaR913rzyNFsZ.jpg?f=fotoalbum_large)
Flow is wel stabiel?!
:strip_exif()/f/image/cFdGx1XU6TySF1UH96bbh8gp.jpg?f=fotoalbum_large)
Iets warmer buiten, het gepingel begint weer. dT en alles flippert meer dan eerder.
Anyone?
[ Voor 65% gewijzigd door PCJR op 10-01-2024 15:26 ]
|| Solar 7.4kwp oostwest + 850wp zuid + Deye 12K-SG04LP3-EU + 50kWh LiFePo4 || EHVX08S23EJ9W + ERGA06EAV3H ||
Ik neem aan dat je stroomverbruik ook zo mee-flippert? Staat moduleren aan of uit?PCJR schreef op woensdag 10 januari 2024 @ 15:22:
[Afbeelding]
Iets warmer buiten, het gepingel begint weer. dT en alles flippert meer dan eerder.
Anyone?
Je (WAR-)setpoint lijkt ook een beetje te gaan flipperen als ik zo inzoom. Edit: Kan je daar nog eens een detailgrafiek van draaien van de laatste 1-2 uur oid? De TA is daar weer een functie van. Dan denk ik zelf als eerste aan de buitensensor. Lekt daar wat smeltwater op of klappert die bescherming van de verdamper ertegenaan misschien? (Die zat hier af fabriek namelijk niet goed vast)
Je kan eens proberen of dit minder wordt door het middelen van de sensor op 24h te zetten (met inherent wel weer de nadelen die ik vd week al noemde).
[ Voor 4% gewijzigd door RonJ op 10-01-2024 15:39 ]
All-electric.
Zo ver ik weet geen issues met de sensor buiten, die klappert ook neit zo ver ik zie in de grafiek. Middelen 12-24h kan ik neit doen want dan loop ik hendig achter met opvoeren temps als het opeens van +1 naar -7 gaat op 1 avond tijdsbestekRonJ schreef op woensdag 10 januari 2024 @ 15:30:
[...]
Ik neem aan dat je stroomverbruik ook zo mee-flippert? Staat moduleren aan of uit?
Je (WAR-)setpoint lijkt ook een beetje te gaan flipperen als ik zo inzoom. Edit: Kan je daar nog eens een detailgrafiek van draaien van de laatste 1-2 uur oid? De TA is daar weer een functie van. Dan denk ik zelf als eerste aan de buitensensor. Lekt daar wat smeltwater op of klappert die bescherming van de verdamper ertegenaan misschien? (Die zat hier af fabriek namelijk niet goed vast)
Je kan eens proberen of dit minder wordt door het middelen van de sensor op 24h te zetten (met inherent wel weer de nadelen die ik vd week al noemde).
modulatie=uit
overshoot/overregeling op 2gr
dT=4
Dit moet zijn wat je vraagt denk ik:
:strip_exif()/f/image/wC9cL2mKY7vj1PA4go09IM6d.jpg?f=fotoalbum_large)
Dit is puur een stakke lijn omdat hw een gemiddelde pakt...het is totaal niet strak, zie hieronder
Vanaf 11h00 en 14h00:
:strip_exif()/f/image/A7z7yVYkTydipEWhY7c8O4i7.jpg?f=fotoalbum_large)
Laatste 2 uur:
:strip_exif()/f/image/J92FsfuR9I4ESb1wTSqvwoIV.jpg?f=fotoalbum_large)
:strip_exif()/f/image/GJra7WDvXGm1pqd9ookZZQCd.jpg?f=fotoalbum_large)
:strip_exif()/f/image/j8MGI0f5wnUSY8N8TSUaKMm9.jpg?f=fotoalbum_large)
:strip_exif()/f/image/n38hoQkUN1f0zeOhRWdqAD88.jpg?f=fotoalbum_large)
:strip_exif()/f/image/kbLuY033NbcNzAWX8uQ3aVjx.jpg?f=fotoalbum_large)
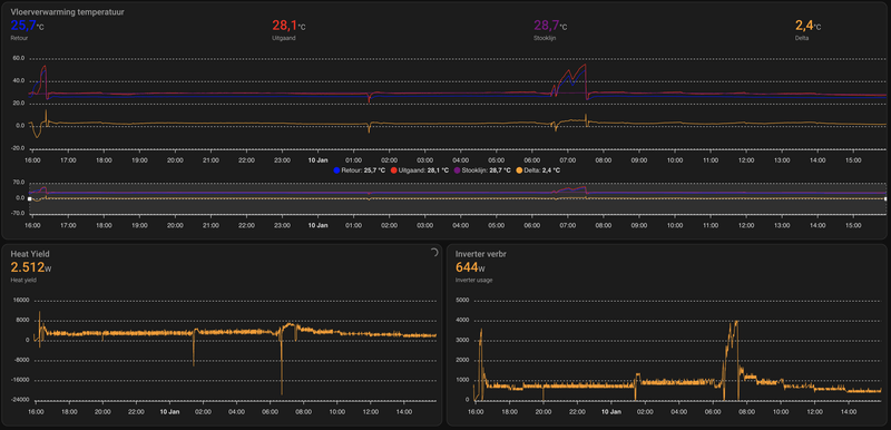
4 tot 5 radiatoren vol open, vloerverwarming open, Madoka op 23. Dit komt uit de vloer retour;
[ Voor 29% gewijzigd door PCJR op 10-01-2024 16:00 ]
|| Solar 7.4kwp oostwest + 850wp zuid + Deye 12K-SG04LP3-EU + 50kWh LiFePo4 || EHVX08S23EJ9W + ERGA06EAV3H ||
Poeh wat veel defrost heb jij. In vergelijking, ik heb er 2 gehad vanaf 0.00 uur vannacht.PCJR schreef op woensdag 10 januari 2024 @ 15:22:
[Afbeelding]
[Afbeelding]
[Afbeelding]
[Afbeelding]
Flow is wel stabiel?!
[Afbeelding]
Iets warmer buiten, het gepingel begint weer. dT en alles flippert meer dan eerder.
Anyone?
Maar over je vraag, nee ik ervaar niet wat jij ziet.
Daikin Altherma 3 // Daikin Airco // Solar 9kWp // Kona Fashion 64kW // Gazelle Ultimate C380 HMB 500Wh // Apple Fanboy
Elk uur vannacht, tussen -5 en -9,3 graden buiten hier (!!). Gister nacht "maar 3" defrosts. Tja daar doe ik weinig aan denk ik, maar eens per uur in deze kou vind ik ok. Duurt ook maar 5 min een defrost, en met 40L buffertje, merk ik er weinig van. Unit op de 2e verdp plat dak op zuid vol in de wind.SmartGuyz schreef op woensdag 10 januari 2024 @ 16:08:
[...]
Poeh wat veel defrost heb jij. In vergelijking, ik heb er 2 gehad vanaf 0.00 uur vannacht.
Maar over je vraag, nee ik ervaar niet wat jij ziet.
[Afbeelding]
|| Solar 7.4kwp oostwest + 850wp zuid + Deye 12K-SG04LP3-EU + 50kWh LiFePo4 || EHVX08S23EJ9W + ERGA06EAV3H ||
De HW kan je ook gewoon in HA hangen met de local-API he. Dan heb je dat middelen niet en wel echt het totaalverbruik wat je in ESPaltherma niet kan zien.PCJR schreef op woensdag 10 januari 2024 @ 15:48:
[...]
Zo ver ik weet geen issues met de sensor buiten, die klappert ook neit zo ver ik zie in de grafiek. Middelen 12-24h kan ik neit doen want dan loop ik hendig achter met opvoeren temps als het opeens van +1 naar -7 gaat op 1 avond tijdsbestek![]()
Dit moet zijn wat je vraagt denk ik:
[Afbeelding]
Dit is puur een stakke lijn omdat hw een gemiddelde pakt...het is totaal niet strak, zie hieronder
Je outdoor sensor lijkt iig redelijk stabiel, dus die kunnen we afvinken.Vanaf 11h00 en 14h00:
[Afbeelding]
Laatste 2 uur:
[Afbeelding]
[Afbeelding]
[Afbeelding]
[Afbeelding]
[Afbeelding]
4 tot 5 radiatoren vol open, vloerverwarming open, Madoka op 23. Dit komt uit de vloer retour;
[Afbeelding]
Het LW setpoint is bij jou wel heel grillig. Ik zie dat hier ook wel een beetje trouwens, maar lang niet zo heftig. Met moduleren iig op uit, staat dat nou bij jou ook uit?
Terwijl de buitensensor bij ons allebei vrij vlak is. Dit blijft toch wat raar regelgedrag wat je niet zou verwachten als je simpelweg het setpoint op de stooklijn zou afleiden van de buitensensor. Welke daikin-kabouter die ruis op de lijn gooit is mij ook een beetje een raadsel eerlijk gezegd.
Ter vergelijk de situatie hier (heb even de tijdsspanne vandaag tussen de laatste defrost en net pas afgelopen SWW-run gepakt. Stroomverbruik komt ook uit een HW.):
All-electric.
Geen idee of het een default setting is, ik verwacht van wel eigenlijk. overigens heeft de monteur nu ook iets aangepast voor ons warm water probleem, deze stond blijkbaar nog niet op continu verwarmenCurryWurry schreef op woensdag 10 januari 2024 @ 10:53:
[...]
is dat een default setting dan? Hadden we nml vorig jaar ook aan de hand met onze nieuwe Altherma 3 - onder de 3 graden hield die er mee op
RonJ schreef op woensdag 10 januari 2024 @ 16:15:
[...]
De HW kan je ook gewoon in HA hangen met de local-API he. Dan heb je dat middelen niet en wel echt het totaalverbruik wat je in ESPaltherma niet kan zien.
:strip_exif()/f/image/EBMYhCOCQCTk0AifBmR34Sks.jpg?f=fotoalbum_large)
|| Solar 7.4kwp oostwest + 850wp zuid + Deye 12K-SG04LP3-EU + 50kWh LiFePo4 || EHVX08S23EJ9W + ERGA06EAV3H ||
@Just_A_UserJust_A_User schreef op maandag 13 november 2023 @ 14:33:
Nou, ik begin me nu te storen aan die Madoka, want die verstiert de boel nu. De pomp staat uit, omdat Madoka vond dat het langere tijd 22 graden binnen was. Dat was het niet, want volgens Netatmo was het 21.4. De madoka staat ingesteld op 21,5.
Dan krijg je dus dit:
Madoka:
[Afbeelding]
Belachelijk, dat geflipper van de temperatuur. In realiteit gebeurt dit natuurlijk niet, maar Madoka doet dit wel, en die stuurt de pomp aan. En dan echt direct nadat de pomp is uit gegaan dropt de temperatuur volgens Madoka ineens 0,4 graden, van 22 naar 21.6
Netatmo echter, geeft dit:
[Afbeelding]
Het verbruik van de pomp:
[Afbeelding]
Oftewel, Madoka vind zomaar ineens dat de temperatuur 'fors' stijgt, en dan stopt de pomp, terwijl de werkelijke temperatuur niet eens de 21,5 gehaald heeft. Welke knoppen moet ik achtereenvolgens indrukken om dat lampje van die Madoka omlaag te zetten in helderheid, of whatever het is dat de meting van dat ding beïnvloedt.
Edit: Inmiddels vind Madoka dat het nog maar 21,5 graden is. Dat is dan precies in lijn momenteel met wat Netatmo meet, maar 50 min geleden vond Madoka het nog 22 graden, en ik ben uiteraard niet 0,5 graad kwijt geraakt in 50 minuten.
De afwijking van de Madoka:
Ik ben geen expert maar mij viel het volgende op in jouw Madoka-grafiek.
Zo te zien is dat ding digitaal.
Ervan uitgaande dat de instelling 21,5 graden is, met een hysterese van 1 graad. Dan betekent dat, dat hij zou moeten regelen van 21,0 graden tot 22,0 graden.
Stel hij "vindt" (= meet) een temperatuur van bijvoorbeeld 21,2 graden. Dan geeft de Madoka zelf op zijn display aan een temperatuur van 21,0 graden (als ik me niet vergis).
Dan wordt het een ietsiepietsie warmer zodat hij 21,3 graden meet. De kleinste verhoging (stap) die hij kan detecteren is 0,1 graden.
Dan geeft de Madoka zelf op zijn display aan een temperatuur van 21,5 graden (als ik me niet vergis). Want de Madoka rondt af op halve graden (op zijn display!)
Dus bij een verhoging van 0,1 graad geeft de Madoka op zijn display een wijziging van 21,0 graden naar 21,5 graden.
Die 0,1 graad verhoging kan ook al veroorzaakt worden doordat de blauwe ring van de Madoka zelf warmte afgeeft (misschien wel meer dan 0,1 graden?).
Zo doorgeredeneerd, geeft de Madoka nog steeds 21,5 graden aan als de temperatuur al opgelopen zou zijn tot 21,7 graden.
Pas bij 21,8 graden gemeten door de Madoka, geeft hij aan op zijn display, dat het al 22,0 graden zou zijn.
Nu komt de crusiale vraag:
Schakelt de Madoka dan de warmtepomp al uit?
Met andere woorden schakelt de Madoka op zijn gemeten temperaturen of op de afgeronde temperaturen in zijn display?
Ik kan dit zelf niet zien omdat ik geen ESPAtherma heb of iets anders waarbij ik dat kan zien.
Zou dit een beetje het wispelturige gedrag van de Madoka kunnen verklaren?
Buiten-unit: ERGA08EVAH7 | Binnen-unit: EHVH08S18EJ9W | Kamerthermostaat: BRC1HHDAW | 116 m² Vloerverwarming | 3 open verdelers zonder pomp | 13 groepen (3/5/5) | Gasloos sinds 21-09-2023 | Vrijstaande jaren-30 woning, goed geïsoleerd. Schuimbeton vloer.
Dat lijkt me allemaal prima. Overshoot mag nog wat hoger voor het voorjaar imo, maar dat gaat nu niks uitmaken.PCJR schreef op woensdag 10 januari 2024 @ 16:20:
[...]
modulatie=uit
overshoot/overregeling op 2gr
dT=4
/f/image/PN7mNNo9O6A0WDXa0D75kTIa.png?f=fotoalbum_large)
In de ronde cirkel zit je buitensensor, die hoort recht omlaag te hangen zodat er geen wind en vocht in komt. Denk niet dat dat het is hoor, maar dat is natuurlijk heel makkelijk gefixt en uit te sluiten, ook voor evt. sneeuw volgende week.
Het blauwe cirkeltje is een popnagel mag ik hopen?
En wtf is die ducttape constructie uit de gevel? Dat gaat allemaal niet lang goed blijven zo...
Maargoed, ik zie verder niets dat dit vreemde regelgedrag kan verklaren (echt een issue is het imho niet, hij verwarmt verder goed en zuinig zo te zien). Firmware is ook helemaal up-to-date?
All-electric.
RonJ schreef op woensdag 10 januari 2024 @ 16:29:
[...]
Dat lijkt me allemaal prima. Overshoot mag nog wat hoger voor het voorjaar imo, maar dat gaat nu niks uitmaken.
[...]
[Afbeelding]
In de ronde cirkel zit je buitensensor, die hoort recht omlaag te hangen zodat er geen wind en vocht in komt. Denk niet dat dat het is hoor, maar dat is natuurlijk heel makkelijk gefixt en uit te sluiten, ook voor evt. sneeuw volgende week.
Het blauwe cirkeltje is een popnagel mag ik hopen?
En wtf is die ducttape constructie uit de gevel? Dat gaat allemaal niet lang goed blijven zo...![]()
Maargoed, ik zie verder niets dat dit vreemde regelgedrag kan verklaren (echt een issue is het imho niet, hij verwarmt verder goed en zuinig zo te zien). Firmware is ook helemaal up-to-date?
:strip_exif()/f/image/axU5ZcBIsnXbpSRd7H4doRAe.jpg?f=fotoalbum_large)
Retour is wel strak (die heeft alleen een sinus als ik ook het pumpflow sinus gedrag heb. Heb ik awt gepingel dan heb ik net een strakke pumpflow...net tegenovergesteld...
De sensor zit eigenlijk horizontaal, er zit een uitkeping in het metalen rooster, zal zo ff foto maken en goed klemmen, zo moest het ook volgens de installateur.
Onecta geeft geen update aan, is in nov/dec gedaan. Kan ik ergens op check update klikken?
Leidingen zijn gekomen voor het stucwerk buiten, dat komt nog. Wsl blijf tt zo, was fijner met bochtenwerk dan tegen de gevel aan nog naderhand, die tape was verder geen issue en blijft even lang leven als in een goot was t verhaal. En anders wonen ze in de buurt over 4 jaar
Popnagel check ik, vroeg ik ook al naar, maar dit was zo al tig keer gedaan en daarvoor zou de verdikking zijn van het metaal op dat stukje op het achterpaneel...
Edit;
:strip_exif()/f/image/uSR1lNeXexa2atYGo3yPT4Si.jpg?f=fotoalbum_large)
:strip_exif()/f/image/F1jzNDBfvUSf6VEsIbdddCsp.jpg?f=fotoalbum_large)
:strip_exif()/f/image/lJv4UO8hxrPTIeuAyZDF5AeE.jpg?f=fotoalbum_large)
:strip_exif()/f/image/6ED8N5z9Eh9TKiI2YN77FJBi.jpg?f=fotoalbum_large)
Denk dat die sensor verder niet het issue is. Kan, als het warmer is, de deksel eens eraf halen, maar verwacht weinig te vinden in de unit...
[ Voor 26% gewijzigd door PCJR op 10-01-2024 16:47 ]
|| Solar 7.4kwp oostwest + 850wp zuid + Deye 12K-SG04LP3-EU + 50kWh LiFePo4 || EHVX08S23EJ9W + ERGA06EAV3H ||
Wat doét die overshootregeling exact? Want die staat bij mij op 4 graden, maar ik heb geen idee wat daar het voordeel of het nadeel van is.RonJ schreef op woensdag 10 januari 2024 @ 16:29:
[...]
Dat lijkt me allemaal prima. Overshoot mag nog wat hoger voor het voorjaar imo, maar dat gaat nu niks uitmaken.
[...]
[Afbeelding]
In de ronde cirkel zit je buitensensor, die hoort recht omlaag te hangen zodat er geen wind en vocht in komt. Denk niet dat dat het is hoor, maar dat is natuurlijk heel makkelijk gefixt en uit te sluiten, ook voor evt. sneeuw volgende week.
Het blauwe cirkeltje is een popnagel mag ik hopen?
En wtf is die ducttape constructie uit de gevel? Dat gaat allemaal niet lang goed blijven zo...![]()
Maargoed, ik zie verder niets dat dit vreemde regelgedrag kan verklaren (echt een issue is het imho niet, hij verwarmt verder goed en zuinig zo te zien). Firmware is ook helemaal up-to-date?
Och ja, je moet toch wat he.
Jawel, maar er zit een verschil tussen wat hij op het display laat zien, en wat ik in Home Assistant uitlees. Ik heb géén ESPaltherma, maar ik zie wel dat de Madoka volgens HA momenteel 21,3 meet in de woonkamer. Dus hij kan het schijnbaar wel meten, maar hij kan het wellicht niet op het display laten zien. Daar staat namelijk groot 21,5, maar 21,5 is dus mijn doeltemperatuur.piieter schreef op woensdag 10 januari 2024 @ 16:29:
[...]
@Just_A_User
De afwijking van de Madoka:
Ik ben geen expert maar mij viel het volgende op in jouw Madoka-grafiek.
Zo te zien is dat ding digitaal.
Ervan uitgaande dat de instelling 21,5 graden is, met een hysterese van 1 graad. Dan betekent dat, dat hij zou moeten regelen van 21,0 graden tot 22,0 graden.
Stel hij "vindt" (= meet) een temperatuur van bijvoorbeeld 21,2 graden. Dan geeft de Madoka zelf op zijn display aan een temperatuur van 21,0 graden (als ik me niet vergis).
Dan wordt het een ietsiepietsie warmer zodat hij 21,3 graden meet. De kleinste verhoging (stap) die hij kan detecteren is 0,1 graden.
Dan geeft de Madoka zelf op zijn display aan een temperatuur van 21,5 graden (als ik me niet vergis). Want de Madoka rondt af op halve graden (op zijn display!)
Dus bij een verhoging van 0,1 graad geeft de Madoka op zijn display een wijziging van 21,0 graden naar 21,5 graden.
Die 0,1 graad verhoging kan ook al veroorzaakt worden doordat de blauwe ring van de Madoka zelf warmte afgeeft (misschien wel meer dan 0,1 graden?).
Zo doorgeredeneerd, geeft de Madoka nog steeds 21,5 graden aan als de temperatuur al opgelopen zou zijn tot 21,7 graden.
Pas bij 21,8 graden gemeten door de Madoka, geeft hij aan op zijn display, dat het al 22,0 graden zou zijn.
Nu komt de crusiale vraag:
Schakelt de Madoka dan de warmtepomp al uit?
Met andere woorden schakelt de Madoka op zijn gemeten temperaturen of op de afgeronde temperaturen in zijn display?
Ik kan dit zelf niet zien omdat ik geen ESPAtherma heb of iets anders waarbij ik dat kan zien.
Zou dit een beetje het wispelturige gedrag van de Madoka kunnen verklaren?
Dus de temperaturen die ik noem zijn de temperaturen die ik zie in Home Assistant, en als Home Assistant zegt dat Madoka 22 graden meet (maar tegelijkertijd op het display nog steeds 21,5 heeft staan) dan gaat de pomp uit.
En zodra de pomp uit gaat zegt Madoka ineens dat ie weer 21,5 meet, terwijl er natuurlijk op dat moment niet ineens zomaar 0,5 graden aan warmte verloren is gegaan in de woonkamer. De realiteit is echter dat die gemeten 22 graden óók niet klopt, want ik heb ook nog een Netatmo, en die Netatmo zegt dat dat het op datzelfde moment dat Madoka 22 graden meet, 21,6 meet.
Die laatste vertrouw ik veel meer, dus ik doe de aanname dat de realiteit is dat het 21,6 is, en dus geen 22.
Och ja, je moet toch wat he.
Mocht ie zijn warmte niet kwijt kunnen om 1 of andere reden, mag ie de awt met x graden verhogen om zo toch door te kunnen draaien.Just_A_User schreef op woensdag 10 januari 2024 @ 16:37:
[...]
Wat doét die overshootregeling exact? Want die staat bij mij op 4 graden, maar ik heb geen idee wat daar het voordeel of het nadeel van is.
|| Solar 7.4kwp oostwest + 850wp zuid + Deye 12K-SG04LP3-EU + 50kWh LiFePo4 || EHVX08S23EJ9W + ERGA06EAV3H ||
- Retour moet je niet naar kijken, die is eigenlijk altijd wel vrij strak door de massa van je afgifte.PCJR schreef op woensdag 10 januari 2024 @ 16:35:
[...]
Retour is wel strak (die heeft alleen een sinus als ik ook het pumpflow sinus gedrag heb. Heb ik awt gepingel dan heb ik net een strakke pumpflow...net tegenovergesteld...
De sensor zit eigenlijk horizontaal, er zit een uitkeping in het metalen rooster, zal zo ff foto maken en goed klemmen, zo moest het ook volgens de installateur.
Onecta geeft geen update aan, is in nov/dec gedaan. Kan ik ergens op check update klikken?
Leidingen zijn gekomen voor het stucwerk buiten, dat komt nog. Wsl blijf tt zo, was fijner met bochtenwerk dan tegen de gevel aan nog naderhand, die tape was verder geen issue en blijft even lang leven als in een goot was t verhaal. En anders wonen ze in de buurt over 4 jaar
Popnagel check ik, vroeg ik ook al naar, maar dit was zo al tig keer gedaan en daarvoor zou de verdikking zijn van het metaal op dat stukje op het achterpaneel...
Denk dat die sensor verder niet het issue is. Kan, als het warmer is, de deksel eens eraf halen, maar verwacht weinig te vinden in de unit...
- Je installateur lult uit zn nek. Die inkeping/kromming is zodat dat metaal niet bol gaat staan als het uitzet (zit in elke stang, niet alleen bij die sensor), dat is niet om de sensor in te klemmen. Zo zit het af fabriek ook niet, dat ding hoort toch echt (los) omlaag te hangen. Helemaal strak verticaal hoeft ook niet, maar zeker niet zo horizontaal als op de bovenste foto want dan komt er vocht in. Laat maar zo omlaag hangen zoals op de onderste, dat is prima.
- Als je in onecta geen update ziet ben je bij, kan je niet checken verder.
- Ik zou dat persoonlijk toch wel even wat strakker afgewerkt en gesealt willen zien allemaal, maar dat is verder aan jou natuurlijk. Ik heb die ervaring iig niet met tape en zeker niet met ducttape (wat het lijkt te zijn). Het lijkt me iig verre van lucht- en waterdicht als ik dit zo zie, los van hoe het eruitziet.
- Popnagel is prima, liever goeie kit though, en nog liever helemaal niet aan de unit. Ik heb nog wel eens zelftappers of zelfs stucplaatschroeven gezien.
- Deksel eraf hoeft niet hoor, niks meer aan doen zo en is idd het probleem niet. De deksel eraf zou ik ook niet doen als het niet echt hoeft, want als je die schroeven er eenmaal uit gehad hebt beschadig je bij terugplaatsing de coating en krijg je wat roestvorming.
All-electric.
Dit dus. Dat helpt vooral om bij warmer weer het veelvoorkomende gependel net na de SWW-run te voorkomen, dan zit er nog wat restwarmte in het systeem van de SWW-run, wil de unit daarna met een minimaal vermogen en een hele lage TA verder gaan met verwarmen maar dan komt er meteen een veel te hoge retour terug en dan slaat ie gelijk weer af.PCJR schreef op woensdag 10 januari 2024 @ 16:48:
[...]
Mocht ie zijn warmte niet kwijt kunnen om 1 of andere reden, mag ie de awt met x graden verhogen om zo toch door te kunnen draaien.
Dat riedeltje kan dan zo 3-4x doorgaan voordat ie weer stabiel wil doordraaien. Door een overshoot toe te staan mag ie de aanvoer wat verder verhogen om enige DT te behouden en dan komt ie hier wel meteen overheen. De verwarmings-runs worden hier aan het begin en eind van het seizoen als je eigenlijk teveel vermogen hebt tov de warmtevraag ook wat langer van. De Altherma draait dan vaak net wat lekkerder en efficienter op een hogere TA is mijn ervaring inmiddels.
All-electric.
Beinvloed de ene buitenunit de andere niet in bepaalde situaties? (vb: windrichting)PCJR schreef op woensdag 10 januari 2024 @ 16:20:
[...]
modulatie=uit
overshoot/overregeling op 2gr
dT=4
Ff fotos gemaakt;
[Afbeelding]
[Afbeelding]
Als de koude lucht van de ene (af en toe) aangezogen wordt door de andere dan lijkt me dat niet optimaal. (met wind uit een bepaalde hoek zou dat kunnen???? / reden van je onrustige Daikin regelgedrag?)
WP Daikin Altherma 3 / Thuisbatterij Marstek Venus 5,12 / EV Tesla / 54 zonnepanelen / Van Moof S3 / HomeWizard / Worx robotmaaier
Jouw instelling delen? Instellingen bekijken?
https://docs.google.com/s...XVyTQMqI/edit?usp=sharing
Hulp nodig met domotica/ESPaltherma?
Daikin Altherma 3 -> ESPAltherma
:strip_exif()/f/image/9ECXJW4sY8JtlthsB7NbfAG6.jpg?f=fotoalbum_large)
:strip_exif()/f/image/NNuYw4jfAfoT0l2Z3ZE2gnlM.jpg?f=fotoalbum_large)
:strip_exif()/f/image/jkhxWbEBwU1yEsjG6ueS3kKn.jpg?f=fotoalbum_large)