Acties:
  • 0 Henk 'm!

  • Senaxx
  • Registratie: December 2010
  • Laatst online: 23-10 16:31
Verwijderd schreef op donderdag 4 januari 2024 @ 12:11:
Dan heb je zoveel ruimte achter je huis en dan staat ie toch naast je buren….

Maar het begin is inderdaad achterhalen waar ze precies last van heeft.
Achterhaalde kadasterfoto ;) voor dat betonplaatje links bovenin is een kapschuur voor terug gekomen van 8m.
Daarnaast heb ik mij laten vertellen dat dat niet kon i.v.m. de lengte van de buizen. En deze keuze was gemaakt omdat de technische ruimte ook beneden zit ongeveer een meter van de WP af. En naar mijn idee staat hij het verst mogelijk van de erfscheiding af.

Maar zoals eerder aangegeven heb ik expliciet bij de verkoper dit aangegeven dat geluid voor mij een belangrijk punt is.

Maar er zijn wel meer dingen mis gegaan bij de installatie; de wp was 0 ingeregeld en stond op fabrieksinstellingen. Terwijl wij vloerverwarming hebben stond deze ingesteld op radiatoren. Daarmee ging de WP het water lekker tot zo'n 45 graden verwarmen.

[ Voor 5% gewijzigd door Senaxx op 04-01-2024 12:37 ]


Acties:
  • 0 Henk 'm!

  • Kuusj
  • Registratie: April 2012
  • Laatst online: 23-10 17:22

Kuusj

Ofwel varken in 't Limburgs

Aangezien de ERGA04/6/8 technisch identiek lijken, doen ze ook hetzelfde minimale vermogen? Kan dat niet zo snel terugvinden.

9800X3D - RX 6900XT - Volvo S40 T5 '10 - Kever '74


Acties:
  • 0 Henk 'm!

  • smaij
  • Registratie: November 2000
  • Laatst online: 20:36
Die heb ik en dempt niet. De WP zal er vermoedelijk zelfs iets harder moeten werken.

Acties:
  • 0 Henk 'm!

  • Judge Ming
  • Registratie: September 2006
  • Laatst online: 23-10 16:37

Judge Ming

Full electric per 8/2024

Senaxx schreef op donderdag 4 januari 2024 @ 12:16:
[...]


Maar er zijn wel meer dingen mis gegaan bij de installatie; de wp was 0 ingeregeld en stond op fabrieksinstellingen. Terwijl wij vloerverwarming hebben stond deze ingesteld op radiatoren. Daarmee ging de WP het water lekker tot zo'n 45 graden verwarmen.
Hoop dat je die snel in de gaten had en gecorrigeerd. Met 45 graden in je vloer kunnen er scheuren gaan ontstaan (wel even doorstoken, maar toch) en het loopt ook niet zo lekker zonder schoenen. 8)

54kWh Powerwall, 5.5kWp Solar, Daikin WP L/L + L/W, Ariston Nuovo WPB, Tesla M3P, Zappi 2.1, Woning 1932 A++


Acties:
  • +1 Henk 'm!

  • MrFish
  • Registratie: Juni 2003
  • Laatst online: 21:39

MrFish

Untitled

Kuusj schreef op donderdag 4 januari 2024 @ 12:52:
Aangezien de ERGA04/6/8 technisch identiek lijken, doen ze ook hetzelfde minimale vermogen? Kan dat niet zo snel terugvinden.
Dat lijkt inderdaad het geval te zijn, ik heb nog geen tegenbewijs gezien.
smaij schreef op donderdag 4 januari 2024 @ 12:57:
[...]


Die heb ik en dempt niet. De WP zal er vermoedelijk zelfs iets harder moeten werken.
Jammer!

Check mijn thuisbatterijsimulator


Acties:
  • 0 Henk 'm!

  • Senaxx
  • Registratie: December 2010
  • Laatst online: 23-10 16:31
Judge Ming schreef op donderdag 4 januari 2024 @ 12:59:
[...]


Hoop dat je die snel in de gaten had en gecorrigeerd. Met 45 graden in je vloer kunnen er scheuren gaan ontstaan (wel even doorstoken, maar toch) en het loopt ook niet zo lekker zonder schoenen. 8)
Ik had gelukkig nog thermostaat kranen voor de vloerverwarming verdelers zitten die nog wel op 30/35 graden ongeveer stonden. Maar afgezien van het lawaai en verbruik (60 kWh) per dag gelukkig geen schade.

Deze wil ik met een nieuwe vloerverdeler er nog tussenweg gaan halen (inclusief pomp die er nu ook nog tussen zit).
smaij schreef op donderdag 4 januari 2024 @ 12:57:
[...]


Die heb ik en dempt niet. De WP zal er vermoedelijk zelfs iets harder moeten werken.
Jammer! Al moest ik zeggen dat dit filmpje ook niet overtuigend was: YouTube: Geluid buitenmachine met Evolar omkasting

Acties:
  • 0 Henk 'm!

  • JarnoH
  • Registratie: Maart 2012
  • Laatst online: 23-10 14:54
Kuusj schreef op donderdag 4 januari 2024 @ 12:52:
Aangezien de ERGA04/6/8 technisch identiek lijken, doen ze ook hetzelfde minimale vermogen? Kan dat niet zo snel terugvinden.
Ik heb de ERGA08EV en volgens ESPaltherma is het minimale compressorvermogen wat hij haalt 115W. Helaas lukt het me nog niet om hem daarop te houden (en wel te pendelen af en toe, dus dan zet ik hem gewoon even uit). Meestal zit hij op 299W of 414W.

Nou moet ik zeggen dat m'n afgifte installatie ook nog suboptimaal is. Overal vloerverwarming (wel goed), maar nog met gesloten verdelers met pomp. Ik verwacht volgend stookseizoen beter te kunnen fine-tunen omdat ik in het voorjaar open kunststof verdelers wil plaatsen die ik dan ook waterzijdig ga inregelen.

Desalniettemin ben ik zeker niet ontevreden met de COP waardes (gemeten via ESPaltherma) van afgelopen dagen:

Afbeeldingslocatie: https://tweakers.net/i/EgPn3-B4eAivZ3vYdn41ND6ReAw=/800x/filters:strip_exif()/f/image/VLKQZLrlZN8l9cY1rIfuFimz.png?f=fotoalbum_large

Acties:
  • 0 Henk 'm!
JarnoH schreef op donderdag 4 januari 2024 @ 15:25:
[...]


Ik heb de ERGA08EV en volgens ESPaltherma is het minimale compressorvermogen wat hij haalt 115W. Helaas lukt het me nog niet om hem daarop te houden (en wel te pendelen af en toe, dus dan zet ik hem gewoon even uit). Meestal zit hij op 299W of 414W.

Nou moet ik zeggen dat m'n afgifte installatie ook nog suboptimaal is. Overal vloerverwarming (wel goed), maar nog met gesloten verdelers met pomp. Ik verwacht volgend stookseizoen beter te kunnen fine-tunen omdat ik in het voorjaar open kunststof verdelers wil plaatsen die ik dan ook waterzijdig ga inregelen.

Desalniettemin ben ik zeker niet ontevreden met de COP waardes (gemeten via ESPaltherma) van afgelopen dagen:

[Afbeelding]
Volgens mij is die 115W allemaal zonder compressor. Ik heb het gevoel dat dat gewoon de standby pwoer is met de pomp ff aan. Kan me niet inbeelden dat 115W incl compressor is...

Die 300W lijkt me eerder het minimale vermogen...
Hier is de COP ongeveer 5 afgelopen 7 dagen.

|| Solar 7.4kwp oostwest + 850wp zuid + Deye 12K-SG04LP3-EU + 50kWh LiFePo4 || EHVX08S23EJ9W + ERGA06EAV3H ||


Acties:
  • 0 Henk 'm!

  • JarnoH
  • Registratie: Maart 2012
  • Laatst online: 23-10 14:54
PCJR schreef op donderdag 4 januari 2024 @ 15:33:
[...]


Volgens mij is die 115W allemaal zonder compressor. Ik heb het gevoel dat dat gewoon de standby pwoer is met de pomp ff aan. Kan me niet inbeelden dat 115W incl compressor is...

Die 300W lijkt me eerder het minimale vermogen...
Hier is de COP ongeveer 5 afgelopen 7 dagen.
Dat kan goed inderdaad. Zou ook wel verklaren waarom het steeds maar kort is. Ik dacht alleen van de berichten hier op te maken dat je vanaf ESPaltherma niet ook het standby verbruik en het verbruik van de pomp enzo kon krijgen, maar dat het alleen de compressor was juist.

Acties:
  • 0 Henk 'm!

  • MrFish
  • Registratie: Juni 2003
  • Laatst online: 21:39

MrFish

Untitled

JarnoH schreef op donderdag 4 januari 2024 @ 15:49:
[...]


Dat kan goed inderdaad. Zou ook wel verklaren waarom het steeds maar kort is. Ik dacht alleen van de berichten hier op te maken dat je vanaf ESPaltherma niet ook het standby verbruik en het verbruik van de pomp enzo kon krijgen, maar dat het alleen de compressor was juist.
ESPaltherma rapporteert *juist* alleen het verbruik van de compressor en niet van de rest eromheen.

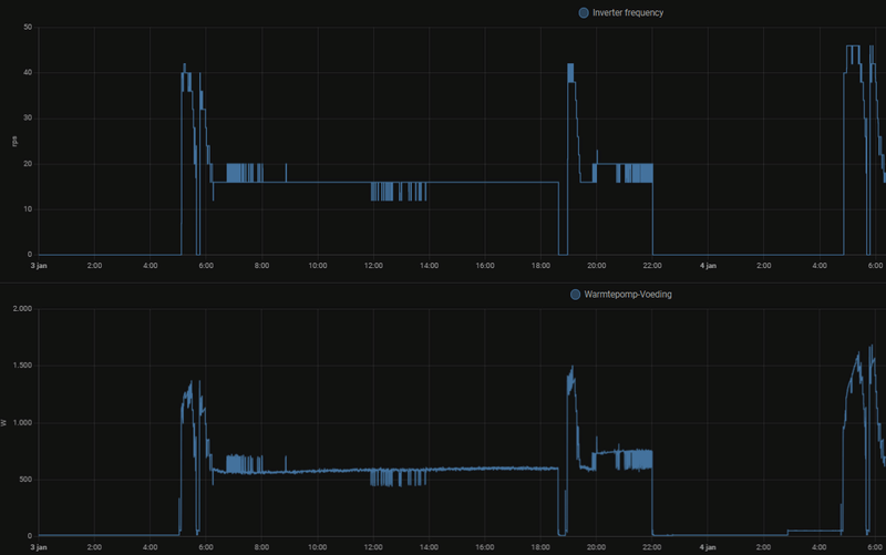
Ik zie die "115 W" overigens voor max ~30 minuten aaneengesloten, waarna de compressor even iets meer toeren maakt. Daar zit vast een of andere technische reden achter. De afgelopen uren zag het er bij mij ongeveer zo uit:

Afbeeldingslocatie: https://tweakers.net/i/_BEAoLYexJjMtxQ6owjogD_gn6Y=/800x/filters:strip_exif()/f/image/W5rkBsuRkaqySKyNZyLLGksa.png?f=fotoalbum_large

Afbeeldingslocatie: https://tweakers.net/i/iKIBIcT5PRRS5jGCR3IHK9Zx2SQ=/800x/filters:strip_exif()/f/image/gps1u31UzC0DDzTRo8sEzNQE.png?f=fotoalbum_large

(Gemiddelde warmteopbrengst: ca 1500 W)

De piekjes tussendoor zijn te regelmatig om toeval te zijn, denk ik zo.

Check mijn thuisbatterijsimulator


Acties:
  • 0 Henk 'm!

  • Rainesh
  • Registratie: Januari 2004
  • Laatst online: 23-10 17:00
Gisteren bezig geweest om HA icm EspAltherma werkend te krijgen. Is niet mijn ding....

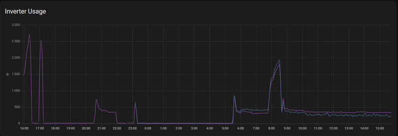
anyway, volgens mij klopt mijn COP niet.

Afbeeldingslocatie: https://tweakers.net/i/oIMNms_1i5o7yaWt_ynzVKNYXg4=/800x/filters:strip_exif()/f/image/cxguu80DsLC1yKO933Il0ylN.png?f=fotoalbum_large

Afbeeldingslocatie: https://tweakers.net/i/lZ9chJffxBhh2KG1mG6ItXtQD3M=/800x/filters:strip_exif()/f/image/BC9oATCm13zzKhJF8zuAdGcg.png?f=fotoalbum_largeAfbeeldingslocatie: https://tweakers.net/i/O33EAFIdZTnhTiLVMVdIlnQbpR4=/800x/filters:strip_exif()/f/image/xHOWMmuJ6tEIWnpculkav76E.png?f=fotoalbum_large

Wat betreft inverter vermogen, paarse lijn is mijn KwH meter en blauwe lijn is inverter via Espaltherma. Paars is dus net wat hoger.

115w heb ik nog niet voorbij zien komen, maar wel rond de 200.

@JarnoH hoe heb je zo een mooi kaartje gekregen :)

http://tweakers.net/gallery/103719/sys.


Acties:
  • 0 Henk 'm!

  • GJA
  • Registratie: December 2008
  • Laatst online: 23-10 18:57

GJA

Senaxx schreef op donderdag 4 januari 2024 @ 11:14:
[...]


Ik denk dat ik toch moet terug komen op mijn comment.... tenminste namens de buurvrouw.

Buurvrouw was aan de deur geweest en ze ervaart overlast van de warmtepomp. Ben blij dat ze het aangeeft en de moed heeft gehad om het aan te geven. Aankomende maandag avond even samen om tafel om te kijken wat voor problemen ze ervaart en wat er aan te doen is.

Wat zijn de eerste oplossingsrichtingen die jullie zouden uitzoeken? Eerst met de installateur overleggen? Dit is namelijk wel iets wat ik specifiek heb aangegeven bij de "verkoper" Er zijn ook dempende omkappingen maar die zijn helaas vaak niet voor dit formaat WP. Dan zit je al weer aan maatwerk vast en dan is de kans natuurlijk weer groot op fouten (niet genoeg demping, teveel obstructie voor lucht)

Edit: positie van de WP was door de installateur express zo gekozen zodat deze ver van de erfscheiding staat en het geluid richting de tuin / weilanden zou gooien. Ik weet nog niet precies wat de overlast is die ze ervaart, of dit specifiek trillingen zijn of het geluid. Op de foto hieronder zie je dat onze huiskamer naast de WP zit en wij ervaren zelf geen last.

Hierbij een oude kadasterfoto met mijn professioneel ingetekende warmtepomp positie. De buurvrouw met de klacht woont op kavel 700 boven onze kavel.


[Afbeelding]
Ik herken de situatie. Bij ons staat ie ook in een hoek. Als je naast de unit staat hoor je 'm bijna niet. De slaapkamer die ernaast ligt is ook mooi stil. In de slaapkamer daarna hoor je een laag frequent zoemtoon.
In de toekomst ga ik 'm een meter opzij laten zetten.
Voor jullie situatie is een geluiddempende schutting misschien wel wat; hoeft dan niet eens over de hele erfscheiding.

Daikin EHVH08S23EJ9W binnen, ERGA08EAV3H7 buiten | Alfen Eve Single Pro-Line 3-fase | HassIO | DJI Mini 2 | Paard | MK3 ST | fixt keukenapparatuur en WaDro | HT-A2 | gasloos | RF900R | KLR650


Acties:
  • 0 Henk 'm!

  • MrFish
  • Registratie: Juni 2003
  • Laatst online: 21:39

MrFish

Untitled

JarnoH schreef op donderdag 4 januari 2024 @ 15:25:
[...]


Ik heb de ERGA08EV en volgens ESPaltherma is het minimale compressorvermogen wat hij haalt 115W. Helaas lukt het me nog niet om hem daarop te houden (en wel te pendelen af en toe, dus dan zet ik hem gewoon even uit). Meestal zit hij op 299W of 414W.

Nou moet ik zeggen dat m'n afgifte installatie ook nog suboptimaal is. Overal vloerverwarming (wel goed), maar nog met gesloten verdelers met pomp. Ik verwacht volgend stookseizoen beter te kunnen fine-tunen omdat ik in het voorjaar open kunststof verdelers wil plaatsen die ik dan ook waterzijdig ga inregelen.

Desalniettemin ben ik zeker niet ontevreden met de COP waardes (gemeten via ESPaltherma) van afgelopen dagen:

[Afbeelding]
Dank je voor deze bevestiging. Alles wijst dus erop dat de 4, 6 en 8 identiek zijn, inclusief het minimale vermogen. waarschijnlijk is alleen het maximale compressortoerental begrensd. Die was bij mij vanochtend tijdens de SWW run het grootste deel van de tijd 58 Hz, met een enkel piekje naar 62 Hz. Als ik de unit op de allerstilste modus zet, wordt dit gecapped op 40 Hz. Overigens zie ik bij een SWW run meestal 8-10 kW warmteopbrengst bij deze buitentemperaturen, behalve op het eind, dan stort ie natuurlijk in. Erg ruim, voor een 6 kW unit ;)

Check mijn thuisbatterijsimulator


Acties:
  • 0 Henk 'm!

  • MrFish
  • Registratie: Juni 2003
  • Laatst online: 21:39

MrFish

Untitled

GJA schreef op donderdag 4 januari 2024 @ 16:05:
[...]


Ik herken de situatie. Bij ons staat ie ook in een hoek. Als je naast de unit staat hoor je 'm bijna niet. De slaapkamer die ernaast ligt is ook mooi stil. In de slaapkamer daarna hoor je een laag frequent zoemtoon.
In de toekomst ga ik 'm een meter opzij laten zetten.
Voor jullie situatie is een geluiddempende schutting misschien wel wat; hoeft dan niet eens over de hele erfscheiding.
Sterker nog, je zou iets van geluidsdemping tussen de WP en de muur kunnen zetten, een flinke struik of zo :) !

Check mijn thuisbatterijsimulator


Acties:
  • 0 Henk 'm!

  • SmartGuyz
  • Registratie: November 2023
  • Laatst online: 20-10 11:50
MrFish schreef op donderdag 4 januari 2024 @ 15:59:
[...]


ESPaltherma rapporteert *juist* alleen het verbruik van de compressor en niet van de rest eromheen.

Ik zie die "115 W" overigens voor max ~30 minuten aaneengesloten, waarna de compressor even iets meer toeren maakt. Daar zit vast een of andere technische reden achter. De afgelopen uren zag het er bij mij ongeveer zo uit:

[Afbeelding]

[Afbeelding]

(Gemiddelde warmteopbrengst: ca 1500 W)

De piekjes tussendoor zijn te regelmatig om toeval te zijn, denk ik zo.
115W zie ik echt maar heel sporadisch. Vaak 299W met pieken.
Heb je je jou instellingen ergens in een sheet? Bijv. overschot, stooklijn en modulatie?

Ik vind mijn CoP en AT vrij instabiel, veel schommelingen.

Daikin Altherma 3 // Daikin Airco // Solar 9kWp // Kona Fashion 64kW // Gazelle Ultimate C380 HMB 500Wh // Apple Fanboy


Acties:
  • 0 Henk 'm!

  • Rainesh
  • Registratie: Januari 2004
  • Laatst online: 23-10 17:00
PCJR schreef op donderdag 4 januari 2024 @ 15:33:
[...]


Volgens mij is die 115W allemaal zonder compressor. Ik heb het gevoel dat dat gewoon de standby pwoer is met de pomp ff aan. Kan me niet inbeelden dat 115W incl compressor is...

Die 300W lijkt me eerder het minimale vermogen...
Hier is de COP ongeveer 5 afgelopen 7 dagen.
Afbeeldingslocatie: https://tweakers.net/i/GVxLR0zTjRLHkcEcce_p30owSNQ=/full-fit-in/4000x4000/filters:no_upscale():fill(white):strip_exif()/f/image/mnfKxWQaeElX584zmxP25GHH.png?f=user_large

http://tweakers.net/gallery/103719/sys.


Acties:
  • +2 Henk 'm!

  • MrFish
  • Registratie: Juni 2003
  • Laatst online: 21:39

MrFish

Untitled

SmartGuyz schreef op donderdag 4 januari 2024 @ 16:15:
[...]


115W zie ik echt maar heel sporadisch. Vaak 299W met pieken.
Heb je je jou instellingen ergens in een sheet? Bijv. overschot, stooklijn en modulatie?

Ik vind mijn CoP en AT vrij instabiel, veel schommelingen.
Nog niet in een sheet, maar kan het je wel ongeveer vertellen:
- ∆T = 3 °C
- modulatie uit
- overshoot 3 °C (heb 'm ook op 4 gehad, maakt niet uit; maar 1 °C is wel te weinig)
- stooklijn: eindigt bij +10 °C op 25 °C; begint op -20°C bij +32 °C.
25°C is het minimum bij mijn afgiftesysteem zonder te pendelen. In de praktijk redt ie die 25 °C net niet en zit 'ie er 1 °C of zo boven. Ik hoop op wat koude dagen om de 'onderkant' van mijn stooklijn nog wat nauwkeuriger te kunnen afstellen, maar tot nu toe slaat de WP vrijwel nooit af op de kamerthermostaat (behalve door zon of als het buiten warmer is dan ~10°C) en is het continu 20.5-21°C in huis, ook bij de recente vorst.

Het is overigens normaal dat je schommelingen ziet, die zie ik ook en volgens mij iedereen hier.

Tot slot: die "115 W" halen is geen doel op zich. Als je huis meer warmteverlies heeft dan ga je dat niet halen, misschien wel als het buiten nog wat warmer is. En, zoals ik al eerder heb geschreven, ik denk dat die "115 W" niet het meest efficient is, maar wel fijn met het oog op een continue temperatuur in huis bij zacht weer (vooral als je niet overal vloerverwarming hebt!).

[ Voor 14% gewijzigd door MrFish op 04-01-2024 16:33 ]

Check mijn thuisbatterijsimulator


Acties:
  • +1 Henk 'm!

  • JarnoH
  • Registratie: Maart 2012
  • Laatst online: 23-10 14:54
Rainesh schreef op donderdag 4 januari 2024 @ 16:00:

@JarnoH hoe heb je zo een mooi kaartje gekregen :)
Ik moet eerlijk zeggen dat ik het verband nog niet helemaal door heb. Maar hierbij een wat uitgebreidere schets van onze situatie, misschien dat je daar wat aan hebt. Gisteren en eergisteren een record hoge COP behaald, hoewel het best hard waaide en we een vrijstaande woning hebben. Mijn stooklijn heb ik een poos op -1 gehad (stooklijn ~27) en vandaag terug naar 0 (stooklijn ~28). Delta T staat op 4. Denk dat de wind het toch wat heeft laten afkoelen, want de temperatuur zat zo rond de 19,5 graden binnen. Ik mik op de 20 graden op de begane grond en dan ~18-18,5 op de eerste verdieping. De thermometers op m'n verdelers geven meestal de temperatuur aan zoals de warmtepomp hem retour krijgt, of zelfs lager. Ik denk dat daarom de verdelers per definitie nog steeds mengen, hoewel de thermostaatkraan maximaal open staat.

De woning komt uit 70e jaren. Ongeveer 160m² oppervlakte en 875m³ inhoud. Vloerverwarming op begane grond en eerste verdieping. Zolder heeft niets. De mogelijkheid heb ik opengelaten om daar nog vloerverwarming te doen als de bestemming anders wordt en als het koelen goed werkt. Anders wordt dat gewoon lucht/lucht tegen die tijd denk ik. Van de begane grond zou de spouw al gageisoleerd moeten zijn. Vanaf halverwege de eerste verdieping t/m de zolder hebben we op de kopse kanten houtbouw. En vanaf de eerste verdieping begint ook ons dak (laag startend, schuin dak). Dat ben ik allemaal ruimte voor ruimte aan het naisoleren met 12CM PIR. Zowel de muren als het dak. Het verschil tussen nageisoleerd of niet (na)geisoleerd is echt aanzienlijk.

We hebben ook nog een 6kw houtkachel op de begane grond die we in de avonden wel eens aansteken, dus dat helpt natuurlijk ook (daarvoor zou ik dus graag hebben dat de warmtepomp langer op 115W zou blijven hangen i.p.v. gaat pendelen). Al de kachel aan gaat, dan gaat de pomp dus gewoon een paar uur uit om het pendelen tegen te gaan. Heb niet echt de indruk dat hij na het aan gaan veel meer gaat gebruiken, ondanks dat de vloeren dan natuurlijk wel wat afgekoeld zijn.

Qua SWW hebben we in december juist wat meer runs gehad. Enerzijds omdat het koude water waarmee je bijmengt in de douche kouder is, maar ook omdat we wat vaker het bad vol hebben laten lopen dan tot nu toe 'gemiddeld'. Bij één keer het bad vullen daalt de 300L tank toch wel van ~47 naar ~33 graden.

Jammer dat de sheet nog steeds op alleen-lezen staat, want anders had ik m'n settings er even in kunnen plakken.

Acties:
  • 0 Henk 'm!

  • Rainesh
  • Registratie: Januari 2004
  • Laatst online: 23-10 17:00
JarnoH schreef op donderdag 4 januari 2024 @ 16:32:
[...]


Ik moet eerlijk zeggen dat ik het verband nog niet helemaal door heb. Maar hierbij een wat uitgebreidere schets van onze situatie, misschien dat je daar wat aan hebt. Gisteren en eergisteren een record hoge COP behaald, hoewel het best hard waaide en we een vrijstaande woning hebben. Mijn stooklijn heb ik een poos op -1 gehad (stooklijn ~27) en vandaag terug naar 0 (stooklijn ~28). Delta T staat op 4. Denk dat de wind het toch wat heeft laten afkoelen, want de temperatuur zat zo rond de 19,5 graden binnen. Ik mik op de 20 graden op de begane grond en dan ~18-18,5 op de eerste verdieping. De thermometers op m'n verdelers geven meestal de temperatuur aan zoals de warmtepomp hem retour krijgt, of zelfs lager. Ik denk dat daarom de verdelers per definitie nog steeds mengen, hoewel de thermostaatkraan maximaal open staat.

De woning komt uit 70e jaren. Ongeveer 160m² oppervlakte en 875m³ inhoud. Vloerverwarming op begane grond en eerste verdieping. Zolder heeft niets. De mogelijkheid heb ik opengelaten om daar nog vloerverwarming te doen als de bestemming anders wordt en als het koelen goed werkt. Anders wordt dat gewoon lucht/lucht tegen die tijd denk ik. Van de begane grond zou de spouw al gageisoleerd moeten zijn. Vanaf halverwege de eerste verdieping t/m de zolder hebben we op de kopse kanten houtbouw. En vanaf de eerste verdieping begint ook ons dak (laag startend, schuin dak). Dat ben ik allemaal ruimte voor ruimte aan het naisoleren met 12CM PIR. Zowel de muren als het dak. Het verschil tussen nageisoleerd of niet (na)geisoleerd is echt aanzienlijk.

We hebben ook nog een 6kw houtkachel op de begane grond die we in de avonden wel eens aansteken, dus dat helpt natuurlijk ook (daarvoor zou ik dus graag hebben dat de warmtepomp langer op 115W zou blijven hangen i.p.v. gaat pendelen). Al de kachel aan gaat, dan gaat de pomp dus gewoon een paar uur uit om het pendelen tegen te gaan. Heb niet echt de indruk dat hij na het aan gaan veel meer gaat gebruiken, ondanks dat de vloeren dan natuurlijk wel wat afgekoeld zijn.

Qua SWW hebben we in december juist wat meer runs gehad. Enerzijds omdat het koude water waarmee je bijmengt in de douche kouder is, maar ook omdat we wat vaker het bad vol hebben laten lopen dan tot nu toe 'gemiddeld'. Bij één keer het bad vullen daalt de 300L tank toch wel van ~47 naar ~33 graden.

Jammer dat de sheet nog steeds op alleen-lezen staat, want anders had ik m'n settings er even in kunnen plakken.
Bedoelde eigenlijk je HA kaartje :P

http://tweakers.net/gallery/103719/sys.


Acties:
  • +1 Henk 'm!

  • JarnoH
  • Registratie: Maart 2012
  • Laatst online: 23-10 14:54
Rainesh schreef op donderdag 4 januari 2024 @ 16:34:
[...]


Bedoelde eigenlijk je HA kaartje :P
whaha 8)7 . Die heb ik uit het ESPaltherma topic. Heb het dashboard van @Toppe gekopieerd.

Dit is de YAML:
code:
1
2
3
4
5
6
7
8
9
10
11
12
13
14
15
16
17
18
19
20
21
22
23
24
25
26
27
28
29
30
31
32
33
34
type: custom:apexcharts-card
experimental:
  color_threshold: true
  brush: true
graph_span: 1month
apex_config:
  chart:
    height: 250px
header:
  show: true
  title: Average COP per 24h
  show_states: true
  colorize_states: true
series:
  - entity: sensor.cop
    type: column
    show:
      in_brush: true
    group_by:
      func: avg
      duration: 1d
    color_threshold:
      - value: -10
        color: purple
      - value: 0
        color: red
      - value: 2
        color: orange
      - value: 3
        color: yellow
      - value: 4
        color: lightgreen
      - value: 5
        color: green


Enige wat ik jammer vind aan dit kaartje is dat hij de average pakt over de 24h vanaf de huidige tijd. Het liefste zou ik daar de average hebben per dag van 00.00u t/m 23.59u, maar dat lukt me niet.

Acties:
  • +1 Henk 'm!

  • Toppe
  • Registratie: Januari 2004
  • Laatst online: 22-10 22:16

Toppe

Oké ✅

Topicstarter
JarnoH schreef op donderdag 4 januari 2024 @ 16:38:
[...]


whaha 8)7 . Die heb ik uit het ESPaltherma topic. Heb het dashboard van @Toppe gekopieerd.

Dit is de YAML:
code:
1
2
3
4
5
6
7
8
9
10
11
12
13
14
15
16
17
18
19
20
21
22
23
24
25
26
27
28
29
30
31
32
33
34
type: custom:apexcharts-card
experimental:
  color_threshold: true
  brush: true
graph_span: 1month
apex_config:
  chart:
    height: 250px
header:
  show: true
  title: Average COP per 24h
  show_states: true
  colorize_states: true
series:
  - entity: sensor.cop
    type: column
    show:
      in_brush: true
    group_by:
      func: avg
      duration: 1d
    color_threshold:
      - value: -10
        color: purple
      - value: 0
        color: red
      - value: 2
        color: orange
      - value: 3
        color: yellow
      - value: 4
        color: lightgreen
      - value: 5
        color: green


Enige wat ik jammer vind aan dit kaartje is dat hij de average pakt over de 24h vanaf de huidige tijd. Het liefste zou ik daar de average hebben per dag van 00.00u t/m 23.59u, maar dat lukt me niet.
Helper aanmaken die het gemiddelde van die dag pakt en die elke dag om 00:00 laten resetten ;)

Donstil: Je moet kopen wat je wilt hebben. Niet wat je nodig hebt!


Acties:
  • 0 Henk 'm!

  • DutchWing
  • Registratie: April 2019
  • Niet online

DutchWing

WP Installateur

Senaxx schreef op donderdag 4 januari 2024 @ 11:14:
[...]


Ik denk dat ik toch moet terug komen op mijn comment.... tenminste namens de buurvrouw.

Buurvrouw was aan de deur geweest en ze ervaart overlast van de warmtepomp. Ben blij dat ze het aangeeft en de moed heeft gehad om het aan te geven. Aankomende maandag avond even samen om tafel om te kijken wat voor problemen ze ervaart en wat er aan te doen is.

Wat zijn de eerste oplossingsrichtingen die jullie zouden uitzoeken? Eerst met de installateur overleggen? Dit is namelijk wel iets wat ik specifiek heb aangegeven bij de "verkoper" Er zijn ook dempende omkappingen maar die zijn helaas vaak niet voor dit formaat WP. Dan zit je al weer aan maatwerk vast en dan is de kans natuurlijk weer groot op fouten (niet genoeg demping, teveel obstructie voor lucht)

Edit: positie van de WP was door de installateur express zo gekozen zodat deze ver van de erfscheiding staat en het geluid richting de tuin / weilanden zou gooien. Ik weet nog niet precies wat de overlast is die ze ervaart, of dit specifiek trillingen zijn of het geluid. Op de foto hieronder zie je dat onze huiskamer naast de WP zit en wij ervaren zelf geen last.

Hierbij een oude kadasterfoto met mijn professioneel ingetekende warmtepomp positie. De buurvrouw met de klacht woont op kavel 700 boven onze kavel.


[Afbeelding]
Wat geeft de rekentool vanuit de overheid aan?

Stille modus voor in de avond geactiveerd of uit?

WP: Mitsubishi Ecodan PUHZ-SW75YAA + EHST20D-VM2D / PV: 2150Wp Z/O 132° en 2580Wp N/W 312° Ik wil een warmtepomp.nu


Acties:
  • 0 Henk 'm!

  • GJA
  • Registratie: December 2008
  • Laatst online: 23-10 18:57

GJA

MrFish schreef op donderdag 4 januari 2024 @ 16:07:
[...]


Sterker nog, je zou iets van geluidsdemping tussen de WP en de muur kunnen zetten, een flinke struik of zo :) !
Dat past bij mij niet qua ruimte. Ik heb deze op de muren geplaatst om het geluid te "breken" maar het heeft geen noemenswaardig effect.

https://www.easy-noisecontrol.nl/product/easywhisper

Daikin EHVH08S23EJ9W binnen, ERGA08EAV3H7 buiten | Alfen Eve Single Pro-Line 3-fase | HassIO | DJI Mini 2 | Paard | MK3 ST | fixt keukenapparatuur en WaDro | HT-A2 | gasloos | RF900R | KLR650


Acties:
  • 0 Henk 'm!

  • WaTTe44
  • Registratie: November 2018
  • Laatst online: 22:51
eastend99 schreef op woensdag 3 januari 2024 @ 21:59:
[quote]MrFish schreef op woensdag 3 januari 2024 @ 16:14:
[...]
Ja, het compressorvermogen volgens espaltherma is dan 115 W. Mijn inschatting was dat de hele WP dan rond de 150 W zou zitten

Bij mij werkt het zo:
- laagste gemeten vermogen is 17W (16:55) als de pomp uit is (thermostat ON/OFF = OFF, flow = 0)
- daarna komt 53W (16:55 - 17:00). Dit is de ruststand, flow = 0 op dat moment
- Dan komt de welbekende 114W die de Altherma rapporteert, het laagst mogelijke vermogen.
- Bij de grotere vermogens wisselt de afwijking maar blijft klein: < 100W.
Deze laatste afwijking is volgens mij te verklaren vanwege opgenomen vermogen van de Inverter zelf (fans, pomp, etc.). Het werkelijk gemeten vermogen in de 114W stand varieert echter tussen de 270-340W. Dat is afwijking die volgens mij niet met sluipverbruik verklaard kan worden. Dit beïnvloedt wel de COP op deze momenten. Heel erg is het volgens mij niet want met een paar dagen serieuze kou valt de meetfout weg.

[Afbeelding]
"measure_power" is een Aeotec power switch op de 230v en "power_el" is 230 * de INV_primary_current gemeten vanaf een ESP Altherma in de WP.
Edit: typo
Heb de boel ook even vergeleken:
- Laagste vermogen is tussen 10 en 14 W (thermostat ON/OFF = OFF, flow = 0)
- Als pomp gaat draaien 53W (thermostat ON/OFF = OFF, flow = 19 l/min.)
- Als er warmtevraag is thermostaat is ON is er afhankelijk van de buiten temp. altijd meer dan 400 W verbruik. Stooklijn rond de 40 graden
Warmteafgifte systeem is radiatoren. WP 4kw monobloc en een zeer goed geisoleerd huis (zweedse woning)
Afbeeldingslocatie: https://tweakers.net/i/zAw4MsN_lL0bDHGexD_NL2541hg=/800x/filters:strip_exif()/f/image/8i2n9lpwD3qb2pgY4xVSElD8.png?f=fotoalbum_large

Acties:
  • 0 Henk 'm!

  • MrFish
  • Registratie: Juni 2003
  • Laatst online: 21:39

MrFish

Untitled

@WaTTe44 Dank voor je metingen. Helaas is de y-as weggevallen, dat maakt de interpretatie lastiger. Wat was de compressorfrequentie bij deze vermogens? Kan me overigens goed voorstellen dat door het relatief hoge TA het vermogen hoger ligt, zelfs bij gelijke compressorfrequentie; T_lift is immers hoger. De compressor moet dan per slag -letterlijk- meer arbeid verrichten.

[ Voor 10% gewijzigd door MrFish op 04-01-2024 18:23 ]

Check mijn thuisbatterijsimulator


Acties:
  • 0 Henk 'm!

  • SmartGuyz
  • Registratie: November 2023
  • Laatst online: 20-10 11:50
MrFish schreef op donderdag 4 januari 2024 @ 16:31:
[...]


Nog niet in een sheet, maar kan het je wel ongeveer vertellen:
- ∆T = 3 °C
- modulatie uit
- overshoot 3 °C (heb 'm ook op 4 gehad, maakt niet uit; maar 1 °C is wel te weinig)
- stooklijn: eindigt bij +10 °C op 25 °C; begint op -20°C bij +32 °C.
25°C is het minimum bij mijn afgiftesysteem zonder te pendelen. In de praktijk redt ie die 25 °C net niet en zit 'ie er 1 °C of zo boven. Ik hoop op wat koude dagen om de 'onderkant' van mijn stooklijn nog wat nauwkeuriger te kunnen afstellen, maar tot nu toe slaat de WP vrijwel nooit af op de kamerthermostaat (behalve door zon of als het buiten warmer is dan ~10°C) en is het continu 20.5-21°C in huis, ook bij de recente vorst.

Het is overigens normaal dat je schommelingen ziet, die zie ik ook en volgens mij iedereen hier.

Tot slot: die "115 W" halen is geen doel op zich. Als je huis meer warmteverlies heeft dan ga je dat niet halen, misschien wel als het buiten nog wat warmer is. En, zoals ik al eerder heb geschreven, ik denk dat die "115 W" niet het meest efficient is, maar wel fijn met het oog op een continue temperatuur in huis bij zacht weer (vooral als je niet overal vloerverwarming hebt!).
Ik zit qua instellingen redelijk het zelfde, enkel heb ik modulatie aan staan. Deze heb ik nu uitgezet. Even zien of dat iets meer stabiliteit in het systeem brengt. Dank je.

EDIT: En dan heb je je thermostaat op 20.5 neem ik aan of heb je hem niet op thermostaat staan?

Daikin Altherma 3 // Daikin Airco // Solar 9kWp // Kona Fashion 64kW // Gazelle Ultimate C380 HMB 500Wh // Apple Fanboy


Acties:
  • 0 Henk 'm!

  • Sparky
  • Registratie: Februari 2023
  • Laatst online: 06-10 12:25
SmartGuyz schreef op donderdag 4 januari 2024 @ 18:42:
[...]


Ik zit qua instellingen redelijk het zelfde, enkel heb ik modulatie aan staan. Deze heb ik nu uitgezet. Even zien of dat iets meer stabiliteit in het systeem brengt. Dank je.
Ik heb afgelopen week (na 2 maanden continue draaien op dezelfde parameters/instellingen) de modulatie ook eens uitgezet. Ik was erg benieuwd naar het elektraverbruik, gevolgen binnentemp. en de toerental wisselingen bij de WP.

Vreemde is dat ik het verschil niet kan ontdekken...... Totaal geen verschil merkbaar/zichtbaar 8)7

WP Daikin Altherma 3 / Thuisbatterij Marstek Venus 5,12 / EV Tesla / 54 zonnepanelen / Van Moof S3 / HomeWizard / Worx robotmaaier


Acties:
  • 0 Henk 'm!

  • Sparky
  • Registratie: Februari 2023
  • Laatst online: 06-10 12:25
De stenen buitenmuur recht achter ons buitenunit begint wat groen uit te slaan en lijkt ook wat vochtiger dan de rest van de muur. Hebben andere gebruikers dit ook?

Nb: we hebben een rietenkap zonder dakgoot -> water loopt vlak langs voorzijde buitenunit en zal door luchtstroming ook wel wat vocht meetrekken richting gevel?????

WP Daikin Altherma 3 / Thuisbatterij Marstek Venus 5,12 / EV Tesla / 54 zonnepanelen / Van Moof S3 / HomeWizard / Worx robotmaaier


Acties:
  • 0 Henk 'm!

  • Hetisweergezell
  • Registratie: November 2013
  • Laatst online: 22-10 17:41
Even een vraag. Weet iemand waar het waterfilter zit? Bij ons in de buurt heeft iemand een debiet probleem (eerst code 7H-05 en nu 7H-01). De druk in het systeem lijkt met 1.8 bar prima te zijn. Nu lees ik verder op het internet dat ook een verstopt waterfilter problemen kan geven. Ik heb echter geen flauw idee waar ik dat ding moet zoeken.

Iemand een idee?

Acties:
  • 0 Henk 'm!

  • WaTTe44
  • Registratie: November 2018
  • Laatst online: 22:51
MrFish schreef op donderdag 4 januari 2024 @ 18:21:
@WaTTe44 Dank voor je metingen. Helaas is de y-as weggevallen, dat maakt de interpretatie lastiger. Wat was de compressorfrequentie bij deze vermogens? Kan me overigens goed voorstellen dat door het relatief hoge TA het vermogen hoger ligt, zelfs bij gelijke compressorfrequentie; T_lift is immers hoger. De compressor moet dan per slag -letterlijk- meer arbeid verrichten.
Nu met y-as en inverter freq:
Afbeeldingslocatie: https://tweakers.net/i/mfP6NYkB-WqMy00B794WOO16C7s=/800x/filters:strip_exif()/f/image/4maVlMzx9kVcg2kwKapzzwPa.png?f=fotoalbum_large

[ Voor 14% gewijzigd door WaTTe44 op 04-01-2024 19:16 ]


Acties:
  • +1 Henk 'm!
Hetisweergezell schreef op donderdag 4 januari 2024 @ 18:57:
Even een vraag. Weet iemand waar het waterfilter zit? Bij ons in de buurt heeft iemand een debiet probleem (eerst code 7H-05 en nu 7H-01). De druk in het systeem lijkt met 1.8 bar prima te zijn. Nu lees ik verder op het internet dat ook een verstopt waterfilter problemen kan geven. Ik heb echter geen flauw idee waar ik dat ding moet zoeken.

Iemand een idee?
Wand of vloermodel? T waterfilter is iig gecombineerd met de magneetvuilafscheider. De reinigingsprocedure staat bij de onderhoudsprocedures achterin de installer reference guide.

All-electric.


Acties:
  • 0 Henk 'm!

  • Hetisweergezell
  • Registratie: November 2013
  • Laatst online: 22-10 17:41
RonJ schreef op donderdag 4 januari 2024 @ 19:09:
[...]


Wand of vloermodel? T waterfilter is iig gecombineerd met de magneetvuilafscheider. De reinigingsprocedure staat bij de onderhoudsprocedures achterin de installer reference guide.
Het vloermodel (met ingebouwde 260 liter boiler).

Nu in in de 'uitgebreide handleiding voor de installateur' kijk zie ik het volgende:

"▪ Filter. Het is ten zeerste aangewezen een additionele filter in het
watercircuit van de verwarming te monteren. Om daarbij stukjes
metaal afkomstig uit de vuile verwarmingsleidingen te verwijderen,
wordt geadviseerd een magneet- of cycloonfilter te gebruiken om
fijne deeltjes te verwijderen. Kleine deeltjes kunnen de unit
beschadigen en worden NIET door de standaardfilter van de
warmtepompinstallatie verwijderd."

Dat zou betekenen dat het ergens tussen de vloerverwarming verdeler en de binnenunit in zou moeten zitten. Toch?

Afbeeldingslocatie: https://tweakers.net/i/kWBsIFdRUY-67UTJyKaN0KGun2w=/x800/filters:strip_exif()/f/image/ndZsqwRUTkK3w7NjhgEW0Xhc.png?f=fotoalbum_large

Nog even op filter gezocht en er schijnt toch ergens iets te zitten. Alleen jammer dat er niet iets beter bij staat waar dat ding zit...

[ Voor 19% gewijzigd door Hetisweergezell op 04-01-2024 19:16 ]


Acties:
  • +1 Henk 'm!

  • MrFish
  • Registratie: Juni 2003
  • Laatst online: 21:39

MrFish

Untitled

De inverter kan naar 8 Hz en zit hier zo te zien op het dubbele. Dan kan ie nog wel wat langzamer pruttelen. Omlaag met die stooklijn! :P

Check mijn thuisbatterijsimulator


Acties:
  • 0 Henk 'm!
Hetisweergezell schreef op donderdag 4 januari 2024 @ 19:13:
[...]


Het vloermodel (met ingebouwde 260 liter boiler).

Nu in in de 'uitgebreide handleiding voor de installateur' kijk zie ik het volgende:

"▪ Filter. Het is ten zeerste aangewezen een additionele filter in het
watercircuit van de verwarming te monteren. Om daarbij stukjes
metaal afkomstig uit de vuile verwarmingsleidingen te verwijderen,
wordt geadviseerd een magneet- of cycloonfilter te gebruiken om
fijne deeltjes te verwijderen. Kleine deeltjes kunnen de unit
beschadigen en worden NIET door de standaardfilter van de
warmtepompinstallatie verwijderd."

Dat zou betekenen dat het ergens tussen de vloerverwarming verdeler en de binnenunit in zou moeten zitten. Toch?

[Afbeelding]

Nog even op filter gezocht en er schijnt toch ergens iets te zitten. Alleen jammer dat er niet iets beter bij staat waar dat ding zit...
Ik ging er, blijkbaar ten onrechte, vanuit dat het vloermodel een altherma 2 ook een af-fabriek magneetfilter had.

Ik zou bij een verstopping hoe dan ook het standaardfilter reinigen. Zit er zoiets als onderstaand in de buurt van de unit? Oudere modellen waren helemaal metaalkleurig.

Afbeeldingslocatie: https://tweakers.net/i/RRj5MdNe8ywFAoV9AgMJEnYZUIM=/full-fit-in/4920x3264/filters:max_bytes(3145728):no_upscale():strip_icc():fill(white):strip_exif()/f/image/y84ncty7K5HbBA44OiJrBndE.jpg?f=user_large

Zit ie er niet, dan zou ik het bij de installateur neerleggen als garantieclaim. Die heeft dan 1. de unit niet volgens daikin voorschrift geïnstalleerd met zo’n filter. En indien van toepassing 2. de nieuwe leidingen niet gespoeld.

[ Voor 3% gewijzigd door RonJ op 04-01-2024 21:14 ]

All-electric.


Acties:
  • 0 Henk 'm!

  • Hetisweergezell
  • Registratie: November 2013
  • Laatst online: 22-10 17:41
RonJ schreef op donderdag 4 januari 2024 @ 19:29:
[...]


Ik ging er, blijkbaar ten onrechte, vanuit dat het vloermodel ook een af-fabriek magneetfilter had. Bij mijn wandmodel zit dat er wel, helemaal onderin de unit. Weer een reden erbij om het wandmodel te prefereren. ;)

Ik zou bij een verstopping hoe dan ook het standaardfilter reinigen. Zit er zoiets als onderstaand in de buurt van de unit? Oudere modellen waren helemaal metaalkleurig.

[Afbeelding]

Zit ie er niet, dan zou ik het bij de installateur neerleggen als garantieclaim. Die heeft dan 1. de unit niet volgens daikin voorschrift geïnstalleerd met zo’n filter. En indien van toepassing 2. de nieuwe leidingen niet gespoeld.
Thanks! Ik ga het eens bekijken.

Wij hebben de altherma2 dus misschien was het daar nog geen standaard. Maar verder zijn alle tips hier prima van toepassing ook al is dit officieel het altherma3 topic. :)

Acties:
  • 0 Henk 'm!

  • MrFish
  • Registratie: Juni 2003
  • Laatst online: 21:39

MrFish

Untitled

RonJ schreef op donderdag 4 januari 2024 @ 19:29:
[...]


Ik ging er, blijkbaar ten onrechte, vanuit dat het vloermodel ook een af-fabriek magneetfilter had. Bij mijn wandmodel zit dat er wel, helemaal onderin de unit. Weer een reden erbij om het wandmodel te prefereren. ;)

Ik zou bij een verstopping hoe dan ook het standaardfilter reinigen. Zit er zoiets als onderstaand in de buurt van de unit? Oudere modellen waren helemaal metaalkleurig.

[Afbeelding]

Zit ie er niet, dan zou ik het bij de installateur neerleggen als garantieclaim. Die heeft dan 1. de unit niet volgens daikin voorschrift geïnstalleerd met zo’n filter. En indien van toepassing 2. de nieuwe leidingen niet gespoeld.
Waar zit de magnetische vuilafscheider in het wandmodel? Grappig, ik dacht dat die er daar ook niet in zat; heb juist mijn installateur ervan overtuigd dat 'ie een Spirotrap moest plaatsen bij mijn wandmodel :+

Check mijn thuisbatterijsimulator


Acties:
  • 0 Henk 'm!
MrFish schreef op donderdag 4 januari 2024 @ 19:38:
[...]


Waar zit de magnetische vuilafscheider in het wandmodel? Grappig, ik dacht dat die er daar ook niet in zat; heb juist mijn installateur ervan overtuigd dat 'ie een Spirotrap moest plaatsen bij mijn wandmodel :+
Helemaal onderin, achter de MMI. Hieronder vaag te zien.

Afbeeldingslocatie: https://tweakers.net/i/oFo4-BFewx9PLB9FF6enPbwfiU8=/800x/filters:strip_icc():strip_exif()/f/image/6mVp81EHqSVSQSmCqDPI8AnC.jpg?f=fotoalbum_large

All-electric.


Acties:
  • +1 Henk 'm!

  • MrFish
  • Registratie: Juni 2003
  • Laatst online: 21:39

MrFish

Untitled

RonJ schreef op donderdag 4 januari 2024 @ 19:51:
[...]


Helemaal onderin, achter de MMI. Hieronder vaag te zien.

[Afbeelding]
Verrek, dan heb ik er nu twee :9 Thanks!

Check mijn thuisbatterijsimulator


Acties:
  • 0 Henk 'm!

  • FastForwardNL
  • Registratie: Januari 2017
  • Laatst online: 21:18
RonJ schreef op donderdag 4 januari 2024 @ 19:51:
[...]


Helemaal onderin, achter de MMI. Hieronder vaag te zien.

[Afbeelding]
Hoe maak je deze schoon en hoe vaak moet dat?

Acties:
  • +1 Henk 'm!

  • Sparky
  • Registratie: Februari 2023
  • Laatst online: 06-10 12:25
RonJ schreef op donderdag 4 januari 2024 @ 19:29:
[...]


Ik ging er, blijkbaar ten onrechte, vanuit dat het vloermodel ook een af-fabriek magneetfilter had. Bij mijn wandmodel zit dat er wel, helemaal onderin de unit. Weer een reden erbij om het wandmodel te prefereren. ;)
Bij de Altherma 3 vloermodel zit er 1 standaard in de buurt van het expantie vat (bovenin / boven de boiler)

WP Daikin Altherma 3 / Thuisbatterij Marstek Venus 5,12 / EV Tesla / 54 zonnepanelen / Van Moof S3 / HomeWizard / Worx robotmaaier


Acties:
  • +1 Henk 'm!
FastForwardNL schreef op donderdag 4 januari 2024 @ 19:59:
[...]

Hoe maak je deze schoon en hoe vaak moet dat?
De procedure staat achterin de IRG of service handleiding. En hier mijn praktijkervaring daarmee.

All-electric.


Acties:
  • +1 Henk 'm!

  • MrFish
  • Registratie: Juni 2003
  • Laatst online: 21:39

MrFish

Untitled

SmartGuyz schreef op donderdag 4 januari 2024 @ 18:42:
[...]


Ik zit qua instellingen redelijk het zelfde, enkel heb ik modulatie aan staan. Deze heb ik nu uitgezet. Even zien of dat iets meer stabiliteit in het systeem brengt. Dank je.

EDIT: En dan heb je je thermostaat op 20.5 neem ik aan of heb je hem niet op thermostaat staan?
M’n thermostaat staat op 21, maar ik mik (dmv stooklijn) op 20.5.
(Had je vraag over het hoofd gezien, sorry!)

[ Voor 4% gewijzigd door MrFish op 05-01-2024 08:36 ]

Check mijn thuisbatterijsimulator


Acties:
  • +2 Henk 'm!

  • Atomius
  • Registratie: Februari 2004
  • Laatst online: 06:18
Staat alles goed ingesteld bij iedereen voor de komende vriesweek? ;)

Ik heb even wat aanpassingen gedaan. Evenwichtstemperatuur van -12 naar -9 gezet, omdat ik begreep dat -12 toch wel wat fanatiek was (ook omdat mijn temperatuur over 12u wordt gemiddeld).

Daarnaast de stooklijn aangepast van 27 @ 14 en 30 @ 0 naar 27 @ 14 en 35 @ -15.

Merkte begin december dat het wat frisser werd tussen -5 en 0, vandaar.

Hier kan je leuk spelen met je stooklijn: https://vscope.at/heizkurve/ (goede tip van een medetweaker).

Acties:
  • 0 Henk 'm!

  • Groenenboompje
  • Registratie: Maart 2016
  • Laatst online: 30-01 12:01
Senaxx schreef op donderdag 4 januari 2024 @ 11:14:
[...]

Hierbij een oude kadasterfoto met mijn professioneel ingetekende warmtepomp positie. De buurvrouw met de klacht woont op kavel 700 boven onze kavel.


[Afbeelding]
Je WP staat als een geluidsbron achter een horn. Die hoek versterkt het geluid juist in de richting van je buren.

Acties:
  • +1 Henk 'm!

  • MrFish
  • Registratie: Juni 2003
  • Laatst online: 21:39

MrFish

Untitled

Atomius schreef op vrijdag 5 januari 2024 @ 08:58:
Staat alles goed ingesteld bij iedereen voor de komende vriesweek? ;)

Ik heb even wat aanpassingen gedaan. Evenwichtstemperatuur van -12 naar -9 gezet, omdat ik begreep dat -12 toch wel wat fanatiek was (ook omdat mijn temperatuur over 12u wordt gemiddeld).

Daarnaast de stooklijn aangepast van 27 @ 14 en 30 @ 0 naar 27 @ 14 en 35 @ -15.

Merkte begin december dat het wat frisser werd tussen -5 en 0, vandaar.

Hier kan je leuk spelen met je stooklijn: https://vscope.at/heizkurve/ (goede tip van een medetweaker).
Ik zou eerder je evenwichtstemperatuur nog verder omlaag gooien. Het hangt af van bij welke temperatuur je vermogen tekort begint te komen: als je dat punt hebt gevonden, stel je je evenwichtstemperatuur in op die waarde.

Middelen over 12u (of 24u) lijkt me eerder gunstig dan ongunstig voor een zo laag mogelijke evenwichtstemperatuur. Het voorkomt dat je WP een sprintje gaat trekken op het moment dat het maar even heel koud is.

Ik heb zin in de vorst, goede test voor de WP!

Check mijn thuisbatterijsimulator


Acties:
  • 0 Henk 'm!

  • lampie1969
  • Registratie: April 2009
  • Laatst online: 01-02 15:40
thanx

Acties:
  • 0 Henk 'm!

  • Hetisweergezell
  • Registratie: November 2013
  • Laatst online: 22-10 17:41
MrFish schreef op vrijdag 5 januari 2024 @ 09:12:
[...]


Ik zou eerder je evenwichtstemperatuur nog verder omlaag gooien. Het hangt af van bij welke temperatuur je vermogen tekort begint te komen: als je dat punt hebt gevonden, stel je je evenwichtstemperatuur in op die waarde.

Middelen over 12u (of 24u) lijkt me eerder gunstig dan ongunstig voor een zo laag mogelijke evenwichtstemperatuur. Het voorkomt dat je WP een sprintje gaat trekken op het moment dat het maar even heel koud is.

Ik heb zin in de vorst, goede test voor de WP!
Ik ben ook wel benieuwd maar hoop wel dat het even onder 0 blijft (ook overdag) zodat ik kan kijken of het aantal defrosts afneemt wanneer het vocht wat uit de lucht is.

Acties:
  • +1 Henk 'm!

  • SmartGuyz
  • Registratie: November 2023
  • Laatst online: 20-10 11:50
MrFish schreef op vrijdag 5 januari 2024 @ 08:36:
[...]


M’n thermostaat staat op 21, maar ik mik (dmv stooklijn) op 20.5.
(Had je vraag over het hoofd gezien, sorry!)
Geen probleem, ik had de vraag ook later toegevoegd. Ik heb modulatie nu een tijdje uit staan en de thermostaat op 20.5, ik wil het rond de 20 houden, maar zeker niet lager.

De temperatuur loopt nu minder hard op. Deze blijft nu op 20.2/20.3 wat ik perfect vind. Met modulatie aan ging de temperatuur naar 20.5 en soms hoger.

Het stroomverbruik is nu lager dan met modulatie aan, echter merk ik dat de CoP waarde wel lager is. Die is nu 4.9/5 en was gemiddeld 5.5.

Beetje dubbel, want alles is wel stabieler en zuiniger. Maar er is dan ook minder hitte afgifte doordat ie nu de AT laag houdt.

Afbeeldingslocatie: https://tweakers.net/i/mFGPnJ0BI5P75v2LC8Wc7nQlT-w=/800x/filters:strip_exif()/f/image/m3Jhid3aGnoZQMXQyIuTqj5Q.png?f=fotoalbum_large

Eerste gedeelte is met modulatie aan, toen tegen een uur of 6 heb ik het uitgezet en daarna is het zonder modulatie. Stukje stabieler en lager energie verbruik.

[ Voor 22% gewijzigd door SmartGuyz op 05-01-2024 11:33 ]

Daikin Altherma 3 // Daikin Airco // Solar 9kWp // Kona Fashion 64kW // Gazelle Ultimate C380 HMB 500Wh // Apple Fanboy


Acties:
  • +1 Henk 'm!
MrFish schreef op vrijdag 5 januari 2024 @ 09:12:
[...]


Ik zou eerder je evenwichtstemperatuur nog verder omlaag gooien. Het hangt af van bij welke temperatuur je vermogen tekort begint te komen: als je dat punt hebt gevonden, stel je je evenwichtstemperatuur in op die waarde.

Middelen over 12u (of 24u) lijkt me eerder gunstig dan ongunstig voor een zo laag mogelijke evenwichtstemperatuur. Het voorkomt dat je WP een sprintje gaat trekken op het moment dat het maar even heel koud is.

Ik heb zin in de vorst, goede test voor de WP!
Middelen over 12 h geeft een heel apart, soms ongewenst effect. Als je in de ochtend opstaat, dan pakt ie de temps van de koude nacht. En in de avond pakt ie warme temps van overdag. Momenteel heb ik middelen uitstaan. Ik heb dan ook voerdag set 22 en nacht set 20 gr. Beide temps worden nooit gehaald, stooklijn te laag, en ook afkoeling haalt ie niet door goede isolatie.

|| Solar 7.4kwp oostwest + 850wp zuid + Deye 12K-SG04LP3-EU + 50kWh LiFePo4 || EHVX08S23EJ9W + ERGA06EAV3H ||


Acties:
  • 0 Henk 'm!
SmartGuyz schreef op vrijdag 5 januari 2024 @ 11:30:
[...]

Geen probleem, ik had de vraag ook later toegevoegd. Ik heb modulatie nu een tijdje uit staan en de thermostaat op 20.5, ik wil het rond de 20 houden, maar zeker niet lager.

De temperatuur loopt nu minder hard op. Deze blijft nu op 20.2/20.3 wat ik perfect vind. Met modulatie aan ging de temperatuur naar 20.5 en soms hoger.

Het stroomverbruik is nu lager dan met modulatie aan, echter merk ik dat de CoP waarde wel lager is. Die is nu 4.9/5 en was gemiddeld 5.5.

Beetje dubbel, want alles is wel stabieler en zuiniger. Maar er is dan ook minder hitte afgifte doordat ie nu de AT laag houdt.

[Afbeelding]

Eerste gedeelte is met modulatie aan, toen tegen een uur of 6 heb ik het uitgezet en daarna is het zonder modulatie. Stukje stabieler en lager energie verbruik.
Rest van je settings? stooklijn, overshoot etc?

|| Solar 7.4kwp oostwest + 850wp zuid + Deye 12K-SG04LP3-EU + 50kWh LiFePo4 || EHVX08S23EJ9W + ERGA06EAV3H ||


Acties:
  • +1 Henk 'm!

  • Hetisweergezell
  • Registratie: November 2013
  • Laatst online: 22-10 17:41
@RonJ . ik ben even op zoek gegaan en ik dacht dat dit het punt was om water bij te vullen.

Afbeeldingslocatie: https://tweakers.net/i/Sk9eJ67ii_iAZdVxCtLcuzP03Mo=/x800/filters:strip_icc():strip_exif()/f/image/DHJcFGolWNU7FZWjhSYFCoay.jpg?f=fotoalbum_large

Maar als ik even ga internetten dan vrees ik dat dit de vuil afscheider is. En dat als je hier water in drukt je juist het vuil je systeem in spoelt.. Klopt dat?

Nu heb ik gekeken of ik een ander punt zie waarop ik een waterslang aan kan sluiten maar die zie ik niet zitten.

Wel zit er in dezelfde ruimte nog een vloerverwarming verdeler met een paar aansluiting en eraan.

Afbeeldingslocatie: https://tweakers.net/i/TbcUdt-yFqNGXOxjv5Y4pYfC0p0=/x800/filters:strip_icc():strip_exif()/f/image/MLzNMhjJEDuUYcNaOBnw6s18.jpg?f=fotoalbum_large

Kan ik deze gebruiken om water bij te vullen? En zo ja, kan ik het beste de aanvoer of de retour pakken?

Alvast dank voor het meedenken.

Acties:
  • +1 Henk 'm!
Hetisweergezell schreef op vrijdag 5 januari 2024 @ 12:42:
@RonJ . ik ben even op zoek gegaan en ik dacht dat dit het punt was om water bij te vullen.

[Afbeelding]

Maar als ik even ga internetten dan vrees ik dat dit de vuil afscheider is. En dat als je hier water in drukt je juist het vuil je systeem in spoelt.. Klopt dat?
Dat klopt inderdaad, hoewel t ergste aan de magneet zou moeten blijven plakken als je het met enig beleid gedaan hebt.
Nu heb ik gekeken of ik een ander punt zie waarop ik een waterslang aan kan sluiten maar die zie ik niet zitten.

Wel zit er in dezelfde ruimte nog een vloerverwarming verdeler met een paar aansluiting en eraan.

[Afbeelding]

Kan ik deze gebruiken om water bij te vullen? En zo ja, kan ik het beste de aanvoer of de retour pakken?

Alvast dank voor het meedenken.
Dat moet opzich kunnen ja, ik zou de retour pakken, maar het maakt opzich niet zoveel uit. Heb je een foto van de hele set-up/leidingwerk? Misschien spot ik de vulvoorziening nog elders.

All-electric.


Acties:
  • +1 Henk 'm!
PCJR schreef op vrijdag 5 januari 2024 @ 12:38:
[...]


Middelen over 12 h geeft een heel apart, soms ongewenst effect. Als je in de ochtend opstaat, dan pakt ie de temps van de koude nacht. En in de avond pakt ie warme temps van overdag. Momenteel heb ik middelen uitstaan.
Ik heb het middelen ook weer uitgezet. Met 12 uur dezelfde ervaring (precies verkeerdom reageren op dag/nacht temperatuur) en bij 24 uur is weliswaar de regeling zeker wat stabieler, maar loop je teveel achter de feiten aan voor het soms zeer wisselvallige weer hier in Nederland. Het is niet heel ongebruikelijk om in 1 dag >10 graden verschil in buitentemperatuur te hebben. Dan wil je wel dat ie op tijd de Ta omhoog gooit, anders loop je juist bij het vorstweer waar de WP het het moeilijkste heeft, achter de feiten aan.

All-electric.


Acties:
  • 0 Henk 'm!

  • Atomius
  • Registratie: Februari 2004
  • Laatst online: 06:18
Haha oke dus middelen is eigenlijk weer uit de gratie dan? Hmm, misschien maar weer uitzetten dan :)

Maar even over die evenwichtstemp. @RonJ jij had eerder toch gezegd dat die bij middelen wat warmer moest staan ipv kouder?

Acties:
  • 0 Henk 'm!

  • Hetisweergezell
  • Registratie: November 2013
  • Laatst online: 22-10 17:41
RonJ schreef op vrijdag 5 januari 2024 @ 13:23:
[...]


Dat klopt inderdaad, hoewel t ergste aan de magneet zou moeten blijven plakken als je het met enig beleid gedaan hebt.


[...]


Dat moet opzich kunnen ja, ik zou de retour pakken, maar het maakt opzich niet zoveel uit. Heb je een foto van de hele set-up/leidingwerk? Misschien spot ik de vulvoorziening nog elders.
Een paar foto van in de technische ruimte.

Afbeeldingslocatie: https://tweakers.net/i/fcgyBlaUWROyS5LV4v2EnLp4rfU=/x800/filters:strip_icc():strip_exif()/f/image/jCcPr2N6jzYRIWI7Cm0abZKH.jpg?f=fotoalbum_large
Afbeeldingslocatie: https://tweakers.net/i/H1u4U7QDOCajzQthXCkzPnOhIYM=/x800/filters:strip_icc():strip_exif()/f/image/ALkYvlHfXUdVPv7dNkew52Fx.jpg?f=fotoalbum_large
Afbeeldingslocatie: https://tweakers.net/i/NkMso-Qqtf3-n8BNdQYyRbmJCLw=/x800/filters:strip_icc():strip_exif()/f/image/fUfa0TsbLJCmlX45KImr865R.jpg?f=fotoalbum_large

Afbeeldingslocatie: https://tweakers.net/i/VbUeNMAeotUNG3QlDEumrax5i60=/x800/filters:strip_icc():strip_exif()/f/image/B6nWtCVZjQx3O2aqhBvYH2It.jpg?f=fotoalbum_large

Acties:
  • 0 Henk 'm!

  • MatteC
  • Registratie: Mei 2017
  • Laatst online: 22-10 16:42
Hallo iedereen,
Ik heb een altherma LW Wp met 300 L warmwatertank.
Ik heb de planning zodanig proberen instellen dat hij vooral overdag verwarmt op de zonnepanelen en de rest van de avond en nacht uitstaat.

Toch zie ik dat hij s avonds en s morgens vroeg soms opwarmt.
Gaat hij vanaf een bepaalde minimum temperatuur sowieso aanslaan?

Bedankt voor de info

Afbeeldingslocatie: https://tweakers.net/i/oYL1BBAQ9FBDDoCpq7XU0Ltq9e8=/x800/filters:strip_exif()/f/image/8EGJibpS5fd7aTHiiqrHbMTu.png?f=fotoalbum_large

Afbeeldingslocatie: https://tweakers.net/i/g2nIo0wixMv_MtNLHjijm0OMKTs=/x800/filters:strip_exif()/f/image/BSNmJomYKlfwnFKlMEdhWsBG.png?f=fotoalbum_large

Afbeeldingslocatie: https://tweakers.net/i/EA7vAXIJSC5c49wWCDmjX7LlzLY=/x800/filters:strip_exif()/f/image/NRU0ZQpP0iOOoZGClMylw74C.png?f=fotoalbum_large

Acties:
  • +2 Henk 'm!
Atomius schreef op vrijdag 5 januari 2024 @ 13:54:
Haha oke dus middelen is eigenlijk weer uit de gratie dan? Hmm, misschien maar weer uitzetten dan :)

Maar even over die evenwichtstemp. @RonJ jij had eerder toch gezegd dat die bij middelen wat warmer moest staan ipv kouder?
Nouja, het heeft bepaalde voor- en nadelen. Het hangt ook van je afgifte/te verwarmen massa af hoe erg het "achter de feiten aanlopen" is. Aan jou om deze te wegen en een eigen keuze te maken, er is niet goed of fout.

De evenwichtstemp. voor de BuH neem ik aan? Die zou ik dan idd iets warmer zetten. Door het middelen kom je minder snel op de waarde uit waar deze inschakelt. MAARRR, dergelijke temperaturen hebben we al jaren niet gehaald. Ik zou zo lang mogelijk wachten met de BuH inschakelen, tot je echt (langdurig) capaciteit tekort komt tov het warmteverlies van de woning. Immers, de compressor doet het tot -20 en lager en zit dan nog steeds niet op COP=1. Als je zoals ik, eigenlijk een iets te zware pomp hebt, dan moet je het dus nog wel een stukje lager kunnen volhouden dan de -10 waar de unit op berekend (of gekoevlaast ;) ) is.

Ik ben/werk veel thuis, dus ik heb 'm voor nu op -20C staan (praktisch uit, omdat setting "alleen SWW" steeds weer terugspringt door een bug/designed reason). Mocht het een keer écht weer zo koud worden, dan ga ik 'm pas aanzetten op het moment dat het echt nodig is. Wil je niet afhankelijk van je eigen aanwezigheid zijn, zet m dan op de ontwerptemperatuur van -10 of iets daaronder (-12 oid) zou ik zeggen.

All-electric.


Acties:
  • 0 Henk 'm!
MatteC schreef op vrijdag 5 januari 2024 @ 14:25:
Hallo iedereen,
Ik heb een altherma LW Wp met 300 L warmwatertank.
Ik heb de planning zodanig proberen instellen dat hij vooral overdag verwarmt op de zonnepanelen en de rest van de avond en nacht uitstaat.

Toch zie ik dat hij s avonds en s morgens vroeg soms opwarmt.
Gaat hij vanaf een bepaalde minimum temperatuur sowieso aanslaan?

Bedankt voor de info

[Afbeelding]

[Afbeelding]

[Afbeelding]
Als ie op bedrijfsmodus "gepland + warmhouden" staat wel ja. Dan zou je de warmhoud temperatuur een stukje kunnen verlagen om dit te voorkomen (alleen in te stellen op de unit zelf meen ik).

All-electric.


Acties:
  • +1 Henk 'm!
Ik kan niet helemaal goed zien wat er bovenop gebeurd rondom de inlaatcombinatie (dat zwarte plastic ding met DUCO erop), maar het lijkt er idd op dat ze het vulsetje vergeten zijn c.q. van de vvw-verdeler gebruik maken. Ik zou 'm dan daarin vullen op de retour nadat je de vuilafscheider (zo te zien zonder magneet, maar google vooral even de handleiding) hebt gespoeld.

All-electric.


Acties:
  • 0 Henk 'm!

  • Kasseilegger
  • Registratie: Januari 2023
  • Laatst online: 20-10 16:47
Hetisweergezell schreef op vrijdag 5 januari 2024 @ 13:59:
[...]


Een paar foto van in de technische ruimte.

[Afbeelding]
[Afbeelding]
[Afbeelding]
Ik zie nergens een inlaatcominatie?? Ik dacht dat dat verplicht was met een keerklep erop zodat het water ven de cv niet in het drinkwater terecht kan?

[Afbeelding]

Acties:
  • 0 Henk 'm!

  • Hetisweergezell
  • Registratie: November 2013
  • Laatst online: 22-10 17:41
RonJ schreef op vrijdag 5 januari 2024 @ 14:32:
[...]


Ik kan niet helemaal goed zien wat er bovenop gebeurd rondom de inlaatcombinatie (dat zwarte plastic ding met DUCO erop), maar het lijkt er idd op dat ze het vulsetje vergeten zijn c.q. van de vvw-verdeler gebruik maken. Ik zou 'm dan daarin vullen op de retour nadat je de vuilafscheider (zo te zien zonder magneet, maar google vooral even de handleiding) hebt gespoeld.
Dank voor het meekijken! Dat ding met DUCO erop zit op de inlaat van het tapwater. Dus dat zit niet aan het verwarmingsysteem vast.

NOg 1 vraag. Mijn druk is nu precies 1 bar (dus de ondergrens). Is het dan niet beter om eerst wat water in het systeem te brengen (via die retour van de vvw verdeler) en daarna af te tappen zodat ik geen debiet fouten ga krijgen? Of maakt het niet uit en kan ik beter eerst aftappen en dan bijvullen?

Acties:
  • +1 Henk 'm!
Hetisweergezell schreef op vrijdag 5 januari 2024 @ 14:59:
[...]


Dank voor het meekijken! Dat ding met DUCO erop zit op de inlaat van het tapwater. Dus dat zit niet aan het verwarmingsysteem vast.
Dat snap ik, maar omdat je daarvoor toch al van kunststof naar koperen buis moet, zie je daar meestal ook een T-stuk en een vulkraan geplaatst worden. Maar goed, die lijkt dus niet aanwezig.
NOg 1 vraag. Mijn druk is nu precies 1 bar (dus de ondergrens). Is het dan niet beter om eerst wat water in het systeem te brengen (via die retour van de vvw verdeler) en daarna af te tappen zodat ik geen debiet fouten ga krijgen? Of maakt het niet uit en kan ik beter eerst aftappen en dan bijvullen?
Hangt van je model vuilafscheider af, sommigen kunnen met een draaiend systeem en dmv de systeemdruk geleegd worden, bij anderen moet de druk er helemaal af en moet je handmatig het binnenwerk reinigen. Ik zou even het exacte type vuilafscheider checken en hiervoor de onderhoudsinstructies volgen, want dat verschilt nogal. Daarna weer bijvullen tot ergens tussen de 1,5 en 2,0 bar. 1,0 is wel een beetje de ondergrens.

All-electric.


Acties:
  • +4 Henk 'm!

  • SmartGuyz
  • Registratie: November 2023
  • Laatst online: 20-10 11:50
Vloerverwarming meting nu ook ingeregeld dankzij een post hier op het forum.
Werkt perfect :)

Afbeeldingslocatie: https://tweakers.net/i/9HHrS1dtgGT2MrWo_BMMFdnx7m0=/800x/filters:strip_icc():strip_exif()/f/image/wHIg4GvVRwjpMWdDUm9Rkj5a.jpg?f=fotoalbum_large

Afbeeldingslocatie: https://tweakers.net/i/wmmAQsD1sznFqyQw9QJlygj0BbQ=/x800/filters:strip_exif()/f/image/ThpZ8MKxhnoKx98lFYU2aUsP.png?f=fotoalbum_large

Daikin Altherma 3 // Daikin Airco // Solar 9kWp // Kona Fashion 64kW // Gazelle Ultimate C380 HMB 500Wh // Apple Fanboy


Acties:
  • 0 Henk 'm!

  • piieter
  • Registratie: Juni 2021
  • Laatst online: 22-10 11:37
Hoi allemaal,

Uit dit forum heb ik begrepen, dat er veel warmte verloren kan gaan uit de warmwatertank, als er geen thermo-sifon bij een externe warmwatertank is toegepast.

Is er bij een vloermodel EHVH08S18EJ9W met geïntegreerde warmwatertank ook sprake van een thermo-sifon?

Buiten-unit: ERGA08EVAH7 | Binnen-unit: EHVH08S18EJ9W | Kamerthermostaat: BRC1HHDAW | 116 m² Vloerverwarming | 3 open verdelers zonder pomp | 13 groepen (3/5/5) | Gasloos sinds 21-09-2023 | Vrijstaande jaren-30 woning, goed geïsoleerd. Schuimbeton vloer.


Acties:
  • 0 Henk 'm!

  • danny.s
  • Registratie: November 2021
  • Laatst online: 22:22
piieter schreef op vrijdag 5 januari 2024 @ 16:38:
Hoi allemaal,

Uit dit forum heb ik begrepen, dat er veel warmte verloren kan gaan uit de warmwatertank, als er geen thermo-sifon bij een externe warmwatertank is toegepast.

Is er bij een vloermodel EHVH08S18EJ9W met geïntegreerde warmwatertank ook sprake van een thermo-sifon?
Ik verwacht (en mag hopen) dat Daikin dit intern gewoon goed heeft opgelost. Zelf ook een vloermodel, en heb zelf geen enkele indicatie dat er warmte weg lekt. Tank gisteravond 18:00, 47 graden. Om 14:30 was het 41 graden (en heeft nog 1 persoon gedoucht gister). En unit staat op zolder waar het hele dag ongeveer 16 graden is geweest. Als de thermosiphon niet klopt, daalt de temperatuur in de tank veel sneller (zijn hier in het verleden voorbeelden van geweest, durf niet meer te zeggen hoeveel sneller dit ging).

Acties:
  • 0 Henk 'm!

  • MajaMestreech
  • Registratie: Februari 2022
  • Laatst online: 23-10 14:50
piieter schreef op vrijdag 5 januari 2024 @ 16:38:
Hoi allemaal,

Uit dit forum heb ik begrepen, dat er veel warmte verloren kan gaan uit de warmwatertank, als er geen thermo-sifon bij een externe warmwatertank is toegepast.

Is er bij een vloermodel EHVH08S18EJ9W met geïntegreerde warmwatertank ook sprake van een thermo-sifon?
Jouw vraag kan ik niet beantwoorden.

Over het warmteverlies van de warmtetank indien er bij een externe SWW tank geen thermo-sifon is aangebracht op de retourleiding, heb ik alleen negatieve ervaring tijds de zomer als de WP aan het koelen is. Immers het water in de CV is dan 18 graden, in de tank 40 graden en dan merk je wel enige afkoeling. Nu de verwarming de hele dag aan staat met 30 graden water, is dit te verwaarlozen. Behalve als de legionella run is geweest, dan is er 60 graden water en het verschil weer groot.
Bij ons neemt dan ook de temperatuur redelijk snel weer af in de tank. Van 13-15 uur heeft de run gelopen dus rond 15 uur was de tank 60 graden, nu om 17 uur alweer 58 graden. Tja, komt dit door het ontbreken van een themo-syfon???

Acties:
  • 0 Henk 'm!

  • kokpol
  • Registratie: Oktober 2014
  • Laatst online: 23-10 13:40
SmartGuyz schreef op vrijdag 5 januari 2024 @ 15:57:
Vloerverwarming meting nu ook ingeregeld dankzij een post hier op het forum.
Werkt perfect :)

[Afbeelding]

[Afbeelding]
Mag ik vragen op basis van welke post je dit gedaan hebt? Dan ga ik er zelf ook mee aan de slag :). Ik kan die post niet zo snel vinden (maar dat zal vast aan mij liggen)

Acties:
  • 0 Henk 'm!

  • piieter
  • Registratie: Juni 2021
  • Laatst online: 22-10 11:37
Ik heb de afkoeling eens een keer gemeten en die was toen ± 0,326 K/uur. Hij deed er ruim 55 uur over om van 61 °C naar 43 °C te gaan en dit was inclusief gebruik van warm tapwater voor 2 personen. Ik vond dit nog niet zo gek.
Het is ook maar een 180 liter tank en die koelt sneller af dan een 230 liter.

Maar ik had al zoveel "rare" dingen gelezen over Daikin in dit forum, dat dit (het niet aanwezig zijn van een thermo-sifon) ook had gekund.
Ik heb deze vraag gesteld, omdat er meerdere mede-tweakers hun warmtepomp wel al eens "ontleed" hebben ;)

Buiten-unit: ERGA08EVAH7 | Binnen-unit: EHVH08S18EJ9W | Kamerthermostaat: BRC1HHDAW | 116 m² Vloerverwarming | 3 open verdelers zonder pomp | 13 groepen (3/5/5) | Gasloos sinds 21-09-2023 | Vrijstaande jaren-30 woning, goed geïsoleerd. Schuimbeton vloer.


Acties:
  • 0 Henk 'm!

  • MatteC
  • Registratie: Mei 2017
  • Laatst online: 22-10 16:42
Hallo iedereen,
Nog een vraagje, de ‘stooklijn’ waarover jullie het hebben, valt deze in te stellen via de app of enkel aan het toestel zelf? Wat is dit hier in de app?
Afbeeldingslocatie: https://tweakers.net/i/LFtosRkpUyduWlL1f1k6amGbQlQ=/x800/filters:strip_exif()/f/image/goGcjPKHWS4i0rUzsV1RQozC.png?f=fotoalbum_large

Acties:
  • +1 Henk 'm!

  • Hetisweergezell
  • Registratie: November 2013
  • Laatst online: 22-10 17:41
RonJ schreef op vrijdag 5 januari 2024 @ 15:46:
[...]


Dat snap ik, maar omdat je daarvoor toch al van kunststof naar koperen buis moet, zie je daar meestal ook een T-stuk en een vulkraan geplaatst worden. Maar goed, die lijkt dus niet aanwezig.


[...]


Hangt van je model vuilafscheider af, sommigen kunnen met een draaiend systeem en dmv de systeemdruk geleegd worden, bij anderen moet de druk er helemaal af en moet je handmatig het binnenwerk reinigen. Ik zou even het exacte type vuilafscheider checken en hiervoor de onderhoudsinstructies volgen, want dat verschilt nogal. Daarna weer bijvullen tot ergens tussen de 1,5 en 2,0 bar. 1,0 is wel een beetje de ondergrens.
Bedankt voor het meedenken. Ik heb hem afgetapt en weer bijgevuld. Er kwam nauwelijks vuil uit het het water was helder. Dus dat ziet er volgens mij prima uit.

Acties:
  • 0 Henk 'm!

  • Kasseilegger
  • Registratie: Januari 2023
  • Laatst online: 20-10 16:47
Ron J Schreef: iDat klopt inderdaad, hoewel t ergste aan de magneet zou moeten blijven plakken als je het met enig beleid gedaan hebt.

Hier is duidelijk geen magneet te zien!

Acties:
  • +1 Henk 'm!

  • SmartGuyz
  • Registratie: November 2023
  • Laatst online: 20-10 11:50
kokpol schreef op vrijdag 5 januari 2024 @ 17:36:
[...]


Mag ik vragen op basis van welke post je dit gedaan hebt? Dan ga ik er zelf ook mee aan de slag :). Ik kan die post niet zo snel vinden (maar dat zal vast aan mij liggen)
Op basis van deze post: https://gathering.tweakers.net/forum/view_message/77425552
En nog een paar posts in dit topic.

Wat je nodig hebt is:

SHELLY Plus 1 WiFi
SHELLY Plus Add-On (voor maximaal 5 sensoren)
SHELLY Temperatuursensor DS18B20

Ik heb 8 groepen, dus ik had 2x Shelly Plus 1 nodig en 2x Shelly Plus Add-on en 8x sensor.
De add-ons klik je op de Shelly plus 1 modules.

Dan kan je via de Shelly app alles uitlezen. Eventueel kan je het toeveogen aan HA om het daar te monitoren.
Zelf een elektra doosje er bij bedacht om alles in te stoppen. Wel even gaten in gemaakt, want die Shelly's kunnen warm worden.

EDIT: Zo'n add-on heeft 3 aansluitingen voor sensoren. Op 1 van die 3 aansluitingen kan je drie sensoren doen. Dus in totaal 5.

[ Voor 13% gewijzigd door SmartGuyz op 05-01-2024 18:22 ]

Daikin Altherma 3 // Daikin Airco // Solar 9kWp // Kona Fashion 64kW // Gazelle Ultimate C380 HMB 500Wh // Apple Fanboy


Acties:
  • 0 Henk 'm!

  • SmartGuyz
  • Registratie: November 2023
  • Laatst online: 20-10 11:50
MatteC schreef op vrijdag 5 januari 2024 @ 17:41:
Hallo iedereen,
Nog een vraagje, de ‘stooklijn’ waarover jullie het hebben, valt deze in te stellen via de app of enkel aan het toestel zelf? Wat is dit hier in de app?
[Afbeelding]
De stooklijn stel je in op het apparaat zelf. In de app (zoals jou screenshot) kan je de offset bepalen. Mocht de stooklijn te laag of te hoog zijn voor jou gevoel, dan kan je deze bijstellen in de app.

Daikin Altherma 3 // Daikin Airco // Solar 9kWp // Kona Fashion 64kW // Gazelle Ultimate C380 HMB 500Wh // Apple Fanboy


Acties:
  • 0 Henk 'm!
SmartGuyz schreef op vrijdag 5 januari 2024 @ 15:57:
Vloerverwarming meting nu ook ingeregeld dankzij een post hier op het forum.
Werkt perfect :)

[Afbeelding]

[Afbeelding]
Is dit met Shelly? Hoe krijg jij er meer dan 5.... :o :+

Laat maar....ik reply al, maar moet blijkbaar eerst tot de laatste post ff bijlezen lol

[ Voor 6% gewijzigd door PCJR op 05-01-2024 21:31 ]

|| Solar 7.4kwp oostwest + 850wp zuid + Deye 12K-SG04LP3-EU + 50kWh LiFePo4 || EHVX08S23EJ9W + ERGA06EAV3H ||


Acties:
  • +1 Henk 'm!

  • SmartGuyz
  • Registratie: November 2023
  • Laatst online: 20-10 11:50
PCJR schreef op vrijdag 5 januari 2024 @ 21:29:
[...]


Is dit met Shelly? Hoe krijg jij er meer dan 5.... :o :+
Twee setjes :) Dus op iedere addon 4 sensoren aangesloten.
De twee setjes zitten in die grijze box.

[ Voor 8% gewijzigd door SmartGuyz op 05-01-2024 21:31 ]

Daikin Altherma 3 // Daikin Airco // Solar 9kWp // Kona Fashion 64kW // Gazelle Ultimate C380 HMB 500Wh // Apple Fanboy


Acties:
  • +2 Henk 'm!
SmartGuyz schreef op vrijdag 5 januari 2024 @ 21:30:
[...]


Twee setjes :) Dus op iedere addon 4 sensoren aangesloten.
De twee setjes zitten in die grijze box.
Kwa kosten was 1 setje genoeg, dan wissel ik sensor 1 maar ff met buis 6 om. Ik gebruik die zooi verder nergens meer voor...

Hoe krijg je de kraam in HA ? :>
-> staat bij discovered devices OK :O

Enough internet.... de wp draait hier, gaat kouder worden 8)

Afbeeldingslocatie: https://tweakers.net/i/ZeOgrGpGkcGS10Z2EkgvSOHFVB4=/800x/filters:strip_icc():strip_exif()/f/image/RWbRzzEh1GxnDdLSvqYYkEPq.jpg?f=fotoalbum_large
Afbeeldingslocatie: https://tweakers.net/i/TSReRyOAxWuL9hp5LkvlmFS2IlI=/800x/filters:strip_icc():strip_exif()/f/image/U3P3S188G84GhLJgs26RlrJ1.jpg?f=fotoalbum_large
Afbeeldingslocatie: https://tweakers.net/i/EL2Q4ZWaB_CcwaC0RrQBTqdAnYg=/800x/filters:strip_icc():strip_exif()/f/image/LyFz2M3OUmoDK09jANV9LH5j.jpg?f=fotoalbum_large

[ Voor 61% gewijzigd door PCJR op 05-01-2024 21:39 ]

|| Solar 7.4kwp oostwest + 850wp zuid + Deye 12K-SG04LP3-EU + 50kWh LiFePo4 || EHVX08S23EJ9W + ERGA06EAV3H ||


Acties:
  • +1 Henk 'm!

  • SmartGuyz
  • Registratie: November 2023
  • Laatst online: 20-10 11:50
PCJR schreef op vrijdag 5 januari 2024 @ 21:32:
[...]


Kwa kosten was 1 setje genoeg, dan wissel ik sensor 1 maar ff met buis 6 om. Ik gebruik die zooi verder nergens meer voor...

Hoe krijg je de kraam in HA ? :>
Haha, ja, dat kan ook inderdaad. Ik laat het lekker zitten allemaal.
Ik zag bij Intergraties de Shelly Plus 1 modules staan. Vervolgens de sensors toegevoegd op het dashboard.
De namen van de sensors verschillen uiteraard hoe je ze noemt in de Shelly App.

code:
1
2
3
4
5
6
7
8
9
10
11
12
type: entities
entities:
  - entity: sensor.groep_1_temperature
  - entity: sensor.groep_2_temperature
  - entity: sensor.groep_3_temperature
  - entity: sensor.groep_4_temperature
  - entity: sensor.groep_5_temperature
  - entity: sensor.groep_6_temperature
  - entity: sensor.groep_7_temperature
  - entity: sensor.groep_8_temperature
title: Vloerverwarming retour temp.
state_color: false

[ Voor 4% gewijzigd door SmartGuyz op 05-01-2024 21:36 ]

Daikin Altherma 3 // Daikin Airco // Solar 9kWp // Kona Fashion 64kW // Gazelle Ultimate C380 HMB 500Wh // Apple Fanboy


Acties:
  • +1 Henk 'm!

  • Rainesh
  • Registratie: Januari 2004
  • Laatst online: 23-10 17:00
SmartGuyz schreef op vrijdag 5 januari 2024 @ 15:57:
Vloerverwarming meting nu ook ingeregeld dankzij een post hier op het forum.
Werkt perfect :)

[Afbeelding]

[Afbeelding]
Nice! Ideaal he

Vandaag mijn 2e set binnengekregen om de 2e etage in te regelen :)

http://tweakers.net/gallery/103719/sys.


Acties:
  • 0 Henk 'm!

  • FastForwardNL
  • Registratie: Januari 2017
  • Laatst online: 21:18
MrFish schreef op donderdag 4 januari 2024 @ 19:26:
[...]


De inverter kan naar 8 Hz en zit hier zo te zien op het dubbele. Dan kan ie nog wel wat langzamer pruttelen. Omlaag met die stooklijn! :P
Mijn 6kW versie zit voor mijn gevoel vrij hoog qua toeren en verbruik. Waren vannacht ook deels defrosts denk ik. Maar normaal ook wel boven de 1000W vaak.

Waar moet ik naar kijken om dit te verlagen?

Stooklijn:
-8 = 35
15 = 25

Delta T = 5
Vrij nieuw huis met vloerverwarming.

Afbeeldingslocatie: https://tweakers.net/i/9JJ7mm1YDHD_mNIGDQtD3fGCP8g=/x800/filters:strip_icc():strip_exif()/f/image/YiLy1FByOUJ7FZMpGqun7iKr.jpg?f=fotoalbum_large

[ Voor 5% gewijzigd door FastForwardNL op 06-01-2024 12:15 ]


Acties:
  • +1 Henk 'm!

  • kokpol
  • Registratie: Oktober 2014
  • Laatst online: 23-10 13:40
FastForwardNL schreef op zaterdag 6 januari 2024 @ 12:07:
[...]

Mijn 6kW versie zit voor mijn gevoel vrij hoog qua toeren en verbruik. Waren vannacht ook deels defrosts denk ik. Maar normaal ook wel boven de 1000W vaak.

Waar moet ik naar kijken om dit te verlagen?

Stooklijn:
-8 = 35
15 = 25

Delta T = 5
Vrij nieuw huis met vloerverwarming.

[Afbeelding]
2 dingen om je verbruik te verlagen:
Zo laag mogelijke stooklijn. Een kwestie van je stooklijn verlagen totdat je woning niet meer warm wordt en dan weer iets verhogen, dan heb je de perfecte stooklijn.
Zo lang mogelijke run. Als ik zo kijk gaat die van jouw best wel vaak aan/uit. Gebruik je een thermostaat en zo ja, welke?

Acties:
  • 0 Henk 'm!

  • FastForwardNL
  • Registratie: Januari 2017
  • Laatst online: 21:18
kokpol schreef op zaterdag 6 januari 2024 @ 12:31:
[...]


2 dingen om je verbruik te verlagen:
Zo laag mogelijke stooklijn. Een kwestie van je stooklijn verlagen totdat je woning niet meer warm wordt en dan weer iets verhogen, dan heb je de perfecte stooklijn.
Zo lang mogelijke run. Als ik zo kijk gaat die van jouw best wel vaak aan/uit. Gebruik je een thermostaat en zo ja, welke?
Ik vind ook dat hij vaak aan en uit gaat. Heb er nu wat meer zicht op met ESP.

Wij kregen vorig jaar (1e winter) het huis niet warm door een verkeerde warmtepomp. Deze is vorig jaar vervangen. Denk dat ze hem toen hoog hebben afgesteld om nieuw gezeur te voorkomen. De stooklijn stond oorspronkelijk op 40 graden eerst bij 0 graden.

Ik heb de stooklijn al flink verlaagd. Gisteren weer van -5 naar -8. Kan denk nog wel iets lager want huis is lekker qua temperatuur.

Ik heb een Watts systeem en zone verdelers. Ik vind ook zo raar. Is de ene kamer net warm, slaat de volgende aan. Lijkt me veel handiger als alles in dezelfde run zit.

Acties:
  • +3 Henk 'm!

  • smaij
  • Registratie: November 2000
  • Laatst online: 20:36
FastForwardNL schreef op zaterdag 6 januari 2024 @ 13:39:
[...]

Ik vind ook dat hij vaak aan en uit gaat. Heb er nu wat meer zicht op met ESP.

Wij kregen vorig jaar (1e winter) het huis niet warm door een verkeerde warmtepomp. Deze is vorig jaar vervangen. Denk dat ze hem toen hoog hebben afgesteld om nieuw gezeur te voorkomen. De stooklijn stond oorspronkelijk op 40 graden eerst bij 0 graden.

Ik heb de stooklijn al flink verlaagd. Gisteren weer van -5 naar -8. Kan denk nog wel iets lager want huis is lekker qua temperatuur.

Ik heb een Watts systeem en zone verdelers. Ik vind ook zo raar. Is de ene kamer net warm, slaat de volgende aan. Lijkt me veel handiger als alles in dezelfde run zit.
Wat je kan doen is de motortjes van de begane grond van de verdeler af halen zodat je altijd voldoende afgifte hebt en de andere kamers evt in een ander ‘circuit’ plaatsen in het watts systeem. Ik neem in ieder geval aan dat het watts systeem ook je WP aan stuurt (aan/uit). Ik heb dat nu thuis ook en dat werkt perfect. WP staat in principe nu 24/7 aan.

Acties:
  • 0 Henk 'm!

  • FastForwardNL
  • Registratie: Januari 2017
  • Laatst online: 21:18
smaij schreef op zaterdag 6 januari 2024 @ 13:58:
[...]


Wat je kan doen is de motortjes van de begane grond van de verdeler af halen zodat je altijd voldoende afgifte hebt en de andere kamers evt in een ander ‘circuit’ plaatsen in het watts systeem. Ik neem in ieder geval aan dat het watts systeem ook je WP aan stuurt (aan/uit). Ik heb dat nu thuis ook en dat werkt perfect. WP staat in principe nu 24/7 aan.
Ok, blijf toch nog even spelen met de stooklijn tot ik optimum heb gevonden.
Zal jouw tip ook even proberen.

SWW moet ik ook even naar kijken. Lijkt vandaag opeens heel snel af te koelen. Duurt normaal veel langer.

Acties:
  • +3 Henk 'm!

  • Hetisweergezell
  • Registratie: November 2013
  • Laatst online: 22-10 17:41
FastForwardNL schreef op zaterdag 6 januari 2024 @ 14:03:
[...]

Ok, blijf toch nog even spelen met de stooklijn tot ik optimum heb gevonden.
Zal jouw tip ook even proberen.

SWW moet ik ook even naar kijken. Lijkt vandaag opeens heel snel af te koelen. Duurt normaal veel langer.
Ik had ook dergelijke problemen en bij mij was de beste tip om altijd voldoende zones open te hebben. Ik heb nu de zones van de kamers die ik wil verwarmen altijd open staan en laat het systeem alleen aanslaan op de beneden thermostaat. Verder delta t op 3 gezet en de overregeling op 4. Daarmee is voor mij het gependel (telkens uit en aan gaan) verleden tijd.

Acties:
  • 0 Henk 'm!

  • Drommels75
  • Registratie: December 2023
  • Laatst online: 21:28
kokpol schreef op zaterdag 6 januari 2024 @ 12:31:
[...]


2 dingen om je verbruik te verlagen:
Zo laag mogelijke stooklijn. Een kwestie van je stooklijn verlagen totdat je woning niet meer warm wordt en dan weer iets verhogen, dan heb je de perfecte stooklijn.
Zo lang mogelijke run. Als ik zo kijk gaat die van jouw best wel vaak aan/uit. Gebruik je een thermostaat en zo ja, welke?
Als hij op stooklijn verwarmt gebruik je verder de thermostaat toch niet?
Tenminste ik kan niet beiden gebruiken, draadloze thermostaat van Daikin staan.

Hoe kun je de lengte van de run beinvloeden, door de aanvoertemperatuur zo laag mogelijk te zetten toch?

Acties:
  • 0 Henk 'm!

  • danny.s
  • Registratie: November 2021
  • Laatst online: 22:22
Drommels75 schreef op zaterdag 6 januari 2024 @ 15:44:
[...]

Hoe kun je de lengte van de run beinvloeden, door de aanvoertemperatuur zo laag mogelijk te zetten toch?
Ja en nee.
Ja, want te hoge stooklijn wordt het te snel warm, en springt hij uit.
Nee, want te lage stooklijn heeft mogelijk pendelen tot gevolg. Dit kun je bij Daikin dan wel weer oplossen door de overshoot op 4 te zetten.

Acties:
  • 0 Henk 'm!

  • Drommels75
  • Registratie: December 2023
  • Laatst online: 21:28
danny.s schreef op zaterdag 6 januari 2024 @ 15:47:
[...]

Ja en nee.
Ja, want te hoge stooklijn wordt het te snel warm, en springt hij uit.
Nee, want te lage stooklijn heeft mogelijk pendelen tot gevolg. Dit kun je bij Daikin dan wel weer oplossen door de overshoot op 4 te zetten.
Oke thnx, hoogte stooklijn hangt natuurlijk ook af van welke kamertemperatuur je voor jezelf wilt hebben.

Heb zelf op dit moment de volgende instellingen:
Overregeling: 4
Toename rond 0: Toename 2, bereik 4
Delta T verwarming: 3
Stooklijn 2 punts: 35 bij -10 en 23 bij 20

Temperatuur binnen varieert ongeveer tussen 20.5 en 21.0 op deze dagen.
Mocht het in de komende dagen te koud worden dan zetten we de 35 langzaam wat hoger.

Acties:
  • 0 Henk 'm!

  • MatteC
  • Registratie: Mei 2017
  • Laatst online: 22-10 16:42
Hallo iedereen
Is dit hieronder een ‘normale’ stooklijn of kan ik wat lager proberen? Momenteel verbruikt de wp iets te veel naar mijn zin… :-)

Afbeeldingslocatie: https://tweakers.net/i/NNTPO_OLoMNbfOLNwP3z1tso6jc=/x800/filters:strip_icc():strip_exif()/f/image/p2WYtPKWqxCMCKCGYWkkCBT8.jpg?f=fotoalbum_large

Kan ik ook nog iets interessants wijzigen in onderstaande instellingen?
Afbeeldingslocatie: https://tweakers.net/i/mLZpRY4WY-Lz-5dPhlcl8E2spG8=/x800/filters:strip_icc():strip_exif()/f/image/sRXNykkS2wTx6uXTGiCV0tqD.jpg?f=fotoalbum_large

Acties:
  • +1 Henk 'm!

  • SmartGuyz
  • Registratie: November 2023
  • Laatst online: 20-10 11:50
MatteC schreef op zaterdag 6 januari 2024 @ 16:20:
Hallo iedereen
Is dit hieronder een ‘normale’ stooklijn of kan ik wat lager proberen? Momenteel verbruikt de wp iets te veel naar mijn zin… :-)

[Afbeelding]

Kan ik ook nog iets interessants wijzigen in onderstaande instellingen?
[Afbeelding]
Je wil zo horizontaal mogelijk lijn hebben, ideaal gezien. 28 als begin temperatuur is wellicht wat hoog, maar 43 bij -10 helemaal. Tenminste, als je vloerverarming hebt. Dan wil je deze laten zakken tot 35 ong. Misschien lager. Maar het gaat er vooral om hoe het in huis voelt uiteraard.

Daikin Altherma 3 // Daikin Airco // Solar 9kWp // Kona Fashion 64kW // Gazelle Ultimate C380 HMB 500Wh // Apple Fanboy


Acties:
  • 0 Henk 'm!

  • Hetisweergezell
  • Registratie: November 2013
  • Laatst online: 22-10 17:41
MatteC schreef op zaterdag 6 januari 2024 @ 16:20:
Hallo iedereen
Is dit hieronder een ‘normale’ stooklijn of kan ik wat lager proberen? Momenteel verbruikt de wp iets te veel naar mijn zin… :-)

[Afbeelding]
Of dat een normale stooklijn is hangt onder andere van de grootte, isolatie , afgiftesysteem en de gewenste temperatuur in je huis af.

Voor mijn huis (nieuwbouw 2019 met overal vloerverwarming) zou die 43 veel te hoog zijn maar als je radiatoren hebt en een wat minder goed geïsoleerd huis dan is het misschien niet gek

Je kunt gewoon proberen de stooklijn wat te verlagen en dan te kijken of de boel nog warm blijft. (In mijn geval is de stooklijn 30 bij -10 tot 25 bij +18) en het huis blijft voldoende warm (hebben de thermostaat op 19 graden staan).

Acties:
  • +1 Henk 'm!

  • Technician-
  • Registratie: November 2017
  • Laatst online: 20:16
Hoe bevallen de Daikin Altherma 3 gebruikers kun pompen?
Heb er verschillend geplaatst al en nog geen storingen meegemaakt. Mensen tweaken zelf helemaal goed.
Er zijn nogal wat tegenstanders van Daikin. Ik geloof te zeggen dat het een partij is die al jaren. Meedraait en de grondlegger is van vele innovaties.

Ook de service, onderdelen levering is goed voor elkaar als je de connecties hebt (tis wel een grote partij die ietwat stug kan overkomen)

Maar ik zie het als een goed leverbaar A merk en een merk waarvan je weet dat ze over 15 jaar nog volop meedraaien in de benelux

Acties:
  • 0 Henk 'm!

  • haakjesluiten
  • Registratie: Januari 2007
  • Laatst online: 23-10 14:33
Technician- schreef op zaterdag 6 januari 2024 @ 16:37:
Hoe bevallen de Daikin Altherma 3 gebruikers kun pompen?
Heb er verschillend geplaatst al en nog geen storingen meegemaakt. Mensen tweaken zelf helemaal goed.
Er zijn nogal wat tegenstanders van Daikin. Ik geloof te zeggen dat het een partij is die al jaren. Meedraait en de grondlegger is van vele innovaties.

Ook de service, onderdelen levering is goed voor elkaar als je de connecties hebt (tis wel een grote partij die ietwat stug kan overkomen)

Maar ik zie het als een goed leverbaar A merk en een merk waarvan je weet dat ze over 15 jaar nog volop meedraaien in de benelux
10 jaar garantie spreekt voor zich :) enige wat ik jammer vind is dat je in vergelijking met bv een Panasonic je minder parameters kan aansturen ook met esptherma en de cloud integratie in HA

Acties:
  • +1 Henk 'm!

  • Rainesh
  • Registratie: Januari 2004
  • Laatst online: 23-10 17:00
FastForwardNL schreef op zaterdag 6 januari 2024 @ 12:07:
[...]

Mijn 6kW versie zit voor mijn gevoel vrij hoog qua toeren en verbruik. Waren vannacht ook deels defrosts denk ik. Maar normaal ook wel boven de 1000W vaak.

Waar moet ik naar kijken om dit te verlagen?

Stooklijn:
-8 = 35
15 = 25

Delta T = 5
Vrij nieuw huis met vloerverwarming.

[Afbeelding]
Overregeling naar 4
Delta 4

Tips:
Ik heb op de tweede etage de motoren eraf geklikt zodat ik voldoende flow heb. Daarnaast heb ik daar ook een warmtelek, dus kamers koelen gelukkig dan niet te veel af.

Slaapkamer etage staan dicht

Begane grond staat ook open (motor zit er nog op)

Regel je vloerverwarming verdelers ook in. Controleer ook hoeveel liter je bypass staat (moet minimaal 12L/min zijn).

http://tweakers.net/gallery/103719/sys.


Acties:
  • +3 Henk 'm!

  • Hetisweergezell
  • Registratie: November 2013
  • Laatst online: 22-10 17:41
Technician- schreef op zaterdag 6 januari 2024 @ 16:37:
Hoe bevallen de Daikin Altherma 3 gebruikers kun pompen?
Heb er verschillend geplaatst al en nog geen storingen meegemaakt. Mensen tweaken zelf helemaal goed.
Er zijn nogal wat tegenstanders van Daikin. Ik geloof te zeggen dat het een partij is die al jaren. Meedraait en de grondlegger is van vele innovaties.

Ook de service, onderdelen levering is goed voor elkaar als je de connecties hebt (tis wel een grote partij die ietwat stug kan overkomen)

Maar ik zie het als een goed leverbaar A merk en een merk waarvan je weet dat ze over 15 jaar nog volop meedraaien in de benelux
Op zich weinig te klagen over Daikin. Wel over de firma die ons huis (inclusief warmtepomp) heeft opgeleverd. En de regelgeving dat blijkbaar in elk nieuwbouwhuis zoneregeling moet zitten. Door dit forum kwam ik er jaren later achter dat dit nu niet bepaald handig is. Dankzij de tips hier een continue pendelend systeem een stuk efficiënter kunnen krijgen. Dus hier ligt nog werk voor de toekomstige bouwbesluiten.

Nu heb ik gelukkig ook verschillende wijkgenoten kunnen helpen om hun systeem wat beter ingesteld te krijgen. Een iemand had al 52000 startpogingen in 4 jaar.

Maargoed, ik dwaal af. De pomp bevalt verder prima. Alleen jammer dat het voor een leek een ingewikkeld apparaat is.

Acties:
  • +2 Henk 'm!

  • Pascal P
  • Registratie: November 2022
  • Laatst online: 19:08
Technician- schreef op zaterdag 6 januari 2024 @ 16:37:
Hoe bevallen de Daikin Altherma 3 gebruikers kun pompen?
Heb er verschillend geplaatst al en nog geen storingen meegemaakt. Mensen tweaken zelf helemaal goed.
Er zijn nogal wat tegenstanders van Daikin. Ik geloof te zeggen dat het een partij is die al jaren. Meedraait en de grondlegger is van vele innovaties.

Ook de service, onderdelen levering is goed voor elkaar als je de connecties hebt (tis wel een grote partij die ietwat stug kan overkomen)

Maar ik zie het als een goed leverbaar A merk en een merk waarvan je weet dat ze over 15 jaar nog volop meedraaien in de benelux
In de basis lijkt het me een degelijk apparaat. Ikzelf ervaar wel enkele nadelen. Belangrijkste probleem vind ik de flow bij een defrost. Die is dusdanig dat het storend is en volgens de installateur alleen op te lossen met een buffervat/scheiding van afgiftesysteem en opweksysteem. Zou me dan weer 1500 euro extra kosten op een investering van al dik 12k.
Tweede punt is dat het energieverbruik me toch wel wat tegenvalt tot op heden. Ik zit bijna 20% boven wat ik had berekend op basis van het gasverbruik en daarmee komt het inverdienvermogen van deze forse investering wel wat onder druk te staan; nog los van een evt. extra investering in een buffervat.
Laatste punt is dat de instelling van een warmtepomp wel veel vraagt van een gebruiker. Ik vraag me toch wel af hoe dat gaat bij een gemiddelde gebruiker die niet alle sensoren en parameters gaat nakijken. Dat is misschien geen probleem vanuit de techniek maar wel iets waar installateurs veel meer aandacht mogen hebben. Tegelijk snap ik ook dat het met name in bestaande bouw wel een stuk nieuwheid is waardoor er nog beperkt ervaring is. Maar dat mag geen reden zijn om gebruikers met slecht afgestelde systemen te laten zitten (is mijn mening).
Het is in ieder geval geen apparaat wat je zo even ophangt en denkt dat het dan wel goed komt.

Acties:
  • 0 Henk 'm!

  • jolandacb
  • Registratie: Augustus 2005
  • Niet online
Wij hebben sinds maart 2023 een Daikin Atherma 3 R F 8kW en hebben nu de foutcode AJ-03 Te lange opwarmtijd van warm tapwater vereist.

Iemand enig idee wat dit betekent en hoe dit opgelost kan worden?

Acties:
  • +1 Henk 'm!

  • Hetisweergezell
  • Registratie: November 2013
  • Laatst online: 22-10 17:41
jolandacb schreef op zaterdag 6 januari 2024 @ 19:24:
Wij hebben sinds maart 2023 een Daikin Atherma 3 R F 8kW en hebben nu de foutcode AJ-03 Te lange opwarmtijd van warm tapwater vereist.

Iemand enig idee wat dit betekent en hoe dit opgelost kan worden?
Hebben jullie echt problemen met het warme tapwater of alleen deze melding? Als ik in de handleiding kijk dan staat er:

INFORMATIE
Storing AJ-03 wordt automatisch gereset zodra de tank
terug normaal opwarmt.

Dus als de wekelijkse desinfectiecyclus gewoon werkt en er komt warm water uit de kraan dan zou je denken dat die fout weer verdwijnt.

Acties:
  • +1 Henk 'm!

  • Technician-
  • Registratie: November 2017
  • Laatst online: 20:16
jolandacb schreef op zaterdag 6 januari 2024 @ 19:24:
Wij hebben sinds maart 2023 een Daikin Atherma 3 R F 8kW en hebben nu de foutcode AJ-03 Te lange opwarmtijd van warm tapwater vereist.

Iemand enig idee wat dit betekent en hoe dit opgelost kan worden?
Volgens Daikin ligt dit vaak aan de boilersensor, deze zit er niet ver genoeg in of raakt de dompelbuis niet goed.

Acties:
  • 0 Henk 'm!

  • jolandacb
  • Registratie: Augustus 2005
  • Niet online
Hetisweergezell schreef op zaterdag 6 januari 2024 @ 20:56:
[...]


Hebben jullie echt problemen met het warme tapwater of alleen deze melding? Als ik in de handleiding kijk dan staat er:

INFORMATIE
Storing AJ-03 wordt automatisch gereset zodra de tank
terug normaal opwarmt.

Dus als de wekelijkse desinfectiecyclus gewoon werkt en er komt warm water uit de kraan dan zou je denken dat die fout weer verdwijnt.
De warmwater temperatuur is nu 43 graden volgens de app, dus komt er warm water uit de kraan. De legionella run is wekelijks op woensdag, dus ik hoop niet dat we tot die tijd deze storing zullen hebben.

Acties:
  • 0 Henk 'm!

  • jolandacb
  • Registratie: Augustus 2005
  • Niet online
Technician- schreef op zaterdag 6 januari 2024 @ 21:28:
[...]

Volgens Daikin ligt dit vaak aan de boilersensor, deze zit er niet ver genoeg in of raakt de dompelbuis niet goed.
Kunnen wij dit zelf controleren of moet een installateur dit komen doen?
Pagina: 1 ... 78 ... 156 Laatste

Let op:
Jouw instelling delen? Instellingen bekijken?
https://docs.google.com/s...XVyTQMqI/edit?usp=sharing

Hulp nodig met domotica/ESPaltherma?
Daikin Altherma 3 -> ESPAltherma