Acties:
  • +1 Henk 'm!
edautz schreef op donderdag 26 januari 2023 @ 16:18:
[...]


Stooklijn staat momenteel op -20 62 16 31

Lw setpoint momenteel bij 4 graden buitentemperatuur altherma opgave en 2 graden volgens de weer sites, 42,2 graden.
Dat is wel héél hoog voor een LT model, maar goed. Als je dat zo wil houden zou ik dan een klassieke mengverdeler toepassen voor de keuken. Die leveren minder rendement, maar voorkomen dat er te heet water de vloer in kan.

Er is een BiZone kit te koop bij daikin om LT en HT zones te combineren (of eigenlijk, om en om te stoken), maar dat wordt een beetje kostbaar en ingewikkeld voor alleen die 2 lussen in de keuken.

Nog beter zou zijn om wat radiatoren elders in huis te upgraden zodat je met een véél lagere aanvoertemperatuur (TA) kan gaan werken, dan kan je het in de keuken ook meteen goed doen en daar een pomploze verdeler toepassen. Je zal dan een forse verbetering in rendement voor het hele huis zien. De kosten zal je ook heel snel terugverdienen.

[ Voor 3% gewijzigd door RonJ op 26-01-2023 16:53 ]

All-electric.


Acties:
  • 0 Henk 'm!

  • edautz
  • Registratie: November 2015
  • Laatst online: 07:45

edautz

Meten is weten.

RonJ schreef op donderdag 26 januari 2023 @ 16:51:
[...]


Dat is wel héél hoog voor een LT model, maar goed. Als je dat zo wil houden zou ik dan een klassieke mengverdeler toepassen voor de keuken. Die leveren minder rendement, maar voorkomen dat er te heet water de vloer in kan.

Er is een BiZone kit te koop bij daikin om LT en HT zones te combineren (of eigenlijk, om en om te stoken), maar dat wordt een beetje kostbaar en ingewikkeld voor alleen die 2 lussen in de keuken.

Nog beter zou zijn om wat radiatoren elders in huis te upgraden zodat je met een véél lagere aanvoertemperatuur (TA) kan gaan werken, dan kan je het in de keuken ook meteen goed doen en daar een pomploze verdeler toepassen. Je zal dan een forse verbetering in rendement voor het hele huis zien. De kosten zal je ook heel snel terugverdienen.
Bedankt. Ben momenteel bezig om mijn radiatoren van ventilatoren te voorzien. Om een beter rendement te krijgen en om in de zomer ook te kunnen koelen. Had een model besteld om alleen te verwarmen, maar een model geleverd gekregen dat ook kan koelen :) .

Vraagjes, die klassieke mengverdeler:

Hoe regel je dan de temperatuur van de vloer? Zit daar iets van thermostaat op die je kunt instellen?
Kun je die gebruiken om te koelen?

En er lekker warmpjes bij zitten.


Acties:
  • 0 Henk 'm!

  • Noord27
  • Registratie: April 2009
  • Laatst online: 11-10 00:07
edautz schreef op donderdag 26 januari 2023 @ 16:18:
[...]


Stooklijn staat momenteel op -20 62 16 31

Lw setpoint momenteel bij 4 graden buitentemperatuur altherma opgave en 2 graden volgens de weer sites, 42,2 graden.
Wow.. dat gaat een gigantisch verbruik creëren van je WP. Heb je al eens een gangbare 30 graden geprobeerd als aanvoertemperatuur bij de huidige buitentemperatuur? Pas je wellicht een forse nachtverzorging toe?

Stooklijn hier is +18/25, -10/35. Dat is met vloerverwarming op de BG. Overige verdiepingen radiatoren.

[ Voor 9% gewijzigd door Noord27 op 26-01-2023 19:42 ]


Acties:
  • 0 Henk 'm!

  • edautz
  • Registratie: November 2015
  • Laatst online: 07:45

edautz

Meten is weten.

Noord27 schreef op donderdag 26 januari 2023 @ 19:35:
[...]

Wow.. dat gaat een gigantisch verbruik creëren van je WP. Heb je al eens een gangbare 30 graden geprobeerd als aanvoertemperatuur bij de huidige buitentemperatuur? Pas je wellicht een forse nachtverzorging toe?

Stooklijn hier is +18/25, -10/35. Dat is met vloerverwarming op de BG. Overige verdiepingen radiatoren.
Geen nachtverlaging. Wel een vrijstaand huis uit 1968, zo goed mogelijk nageisoleerd. Spouwmuur isolatie, HR++, vloerisolatie etc.

Het oude gasverbruik met mijn HR ketel was 1500m3 voor het verwarmen. Ik upload iedere dag mijn WP meterstand naar Mindergas. Zie plaatje. Zelf had ik met een SCOP van 3,5 gerekend op 3500 kWh per jaar.
De prognose van Mindergas is zelfs gunstiger dan mijn berekening.

Is dat dan zoveel?


Afbeeldingslocatie: https://tweakers.net/i/t8IYITewHN6n5-qMCNLf6QiJMqY=/800x/filters:strip_exif()/f/image/RTptutKAdk8rk6m2LIJqLtCo.png?f=fotoalbum_large

En er lekker warmpjes bij zitten.


Acties:
  • 0 Henk 'm!

  • hilgerink
  • Registratie: Januari 2023
  • Laatst online: 20-01 20:16
Zojuist een reactie gekregen van de leverancier van de WP over de gekke pieken in m'n verbruik (hieronder nogmaals hoe frequent het omhoog en omlaag schiet). Ik heb nog even een tijdje naast de buiten unit gestaan maar zie of hoor daar verder niets gebeuren, ventilator staat stil. Dan heeft het met pendelen niets te maken lijkt me?

Afbeeldingslocatie: https://tweakers.net/i/Dd7D8bPmsfAkWZMdRDSOf4kcYhY=/full-fit-in/4920x3264/filters:max_bytes(3145728):no_upscale():strip_icc():fill(white):strip_exif()/f/image/QaWwdM4daDrSMN9z8akwPyBb.jpg?f=user_large

Zij zeggen hier het volgende over:
"Het kan zijn dat de unit de boiler aan het opwarmen is geweest, met tussendoor een ontdooicyclus. Dit is voor ons echter lastig te beoordelen. Dit zou zichtbaar moeten zijn in de Daikin/Onecta-App."
Domme vraag, maar welke boiler gaat dit over (ik heb nog geen SSW tank geïnstalleerd staan). Verder, hoe zou ik dit moeten kunnen zien in een app? De Onecta app laat voor zover ik weet enkel het totaal verbruik van het hele systeem zien in blokken van 2 uur?

Iemand die het verhaal van de monteur kan bevestigen dan wel ontkrachten _/-\o_ ?

[ Voor 3% gewijzigd door hilgerink op 26-01-2023 20:45 ]


Acties:
  • 0 Henk 'm!

  • edautz
  • Registratie: November 2015
  • Laatst online: 07:45

edautz

Meten is weten.

hilgerink schreef op donderdag 26 januari 2023 @ 20:44:
Zojuist een reactie gekregen van de leverancier van de WP over de gekke pieken in m'n verbruik (hieronder nogmaals hoe frequent het omhoog en omlaag schiet). Ik heb nog even een tijdje naast de buiten unit gestaan maar zie of hoor daar verder niets gebeuren, ventilator staat stil. Dan heeft het met pendelen niets te maken lijkt me?

[Afbeelding]

Zij zeggen hier het volgende over:
"Het kan zijn dat de unit de boiler aan het opwarmen is geweest, met tussendoor een ontdooicyclus. Dit is voor ons echter lastig te beoordelen. Dit zou zichtbaar moeten zijn in de Daikin/Onecta-App."
Domme vraag, maar welke boiler gaat dit over (ik heb nog geen SSW tank geïnstalleerd staan). Verder, hoe zou ik dit moeten kunnen zien in een app? De Onecta app laat voor zover ik weet enkel het totaal verbruik van het hele systeem zien in blokken van 2 uur?

Iemand die het verhaal van de monteur kan bevestigen dan wel ontkrachten _/-\o_ ?
Rare grafiek. Ik zie zelfs negatieve waardes van het energie gebruik. Wat wordt hier gemeten? Complete huisaansluiting inclusief zonnepanelen die terugleveren? Of alleen de warmtepomp?

En er lekker warmpjes bij zitten.


Acties:
  • 0 Henk 'm!

  • M-spec
  • Registratie: September 2004
  • Niet online
hilgerink schreef op donderdag 26 januari 2023 @ 20:44:
Zojuist een reactie gekregen van de leverancier van de WP over de gekke pieken in m'n verbruik (hieronder nogmaals hoe frequent het omhoog en omlaag schiet). Ik heb nog even een tijdje naast de buiten unit gestaan maar zie of hoor daar verder niets gebeuren, ventilator staat stil. Dan heeft het met pendelen niets te maken lijkt me?

[Afbeelding]

Zij zeggen hier het volgende over:
"Het kan zijn dat de unit de boiler aan het opwarmen is geweest, met tussendoor een ontdooicyclus. Dit is voor ons echter lastig te beoordelen. Dit zou zichtbaar moeten zijn in de Daikin/Onecta-App."
Domme vraag, maar welke boiler gaat dit over (ik heb nog geen SSW tank geïnstalleerd staan). Verder, hoe zou ik dit moeten kunnen zien in een app? De Onecta app laat voor zover ik weet enkel het totaal verbruik van het hele systeem zien in blokken van 2 uur?

Iemand die het verhaal van de monteur kan bevestigen dan wel ontkrachten _/-\o_ ?
Bij pendelen gaat de buitenunit inderdaad frequent aan en uit.
Heb je een thermostaat die op dat moment aan of uit staat? Of een regeling op vertrekwater?
Is het vermoeden dat de pieken veroorzaakt worden door de WP? Zo ja, en de ventilator van de buitenunit staat stil, dan kan het nog werking van de BUH zijn. Alleen zou dat laatste eigenlijk alleen het geval mogen zijn als de pomp voor de verwarming draait en een flow weergave heeft. Bovendien hoor je het relais van de BUH over het algemeen wel duidelijk schakelen in de binnenunit.

Ik zou zeggen, zet eerst de installatieautomaat van de BUH eens tijdelijk uit en check het verbruik nogmaals. Is het nog niet weg dan ook die van de WP, of die pieken daarmee weg blijven. Zo kun je beide eenvoudig onderscheiden en uitsluiten. Dat is stap 1.

[ Voor 3% gewijzigd door M-spec op 26-01-2023 22:16 ]

R7 5800X3D | RTX 3090 | C6H X370 | Evolv customloop | PV: 8500Wp ; 24x LG Neon2 ; SMA STP 8.0 | Daikin EHVX 6kW | custom smart grid + EVSE


Acties:
  • 0 Henk 'm!

  • hilgerink
  • Registratie: Januari 2023
  • Laatst online: 20-01 20:16
edautz schreef op donderdag 26 januari 2023 @ 22:01:
[...]


Rare grafiek. Ik zie zelfs negatieve waardes van het energie gebruik. Wat wordt hier gemeten? Complete huisaansluiting inclusief zonnepanelen die terugleveren? Of alleen de warmtepomp?
Dit is inderdaad de hele aansluiting. Waardes gaan hier echter niet onder nul (zie Y-as waarde), maar die -xxx watt zijn de schommelingen die weergegeven worden tov de piek ervoor.
M-spec schreef op donderdag 26 januari 2023 @ 22:10:
[...]


Bij pendelen gaat de buitenunit inderdaad frequent aan en uit.
Heb je een thermostaat die op dat moment aan of uit staat? Of een regeling op vertrekwater?
Is het vermoeden dat de pieken veroorzaakt worden door de WP? Zo ja, en de ventilator van de buitenunit staat stil, dan kan het nog werking van de BUH zijn. Alleen zou dat laatste eigenlijk alleen het geval mogen zijn als de pomp voor de verwarming draait en een flow weergave heeft. Bovendien hoor je het relais van de BUH over het algemeen wel duidelijk schakelen in de binnenunit.

Ik zou zeggen, zet eerst de installatieautomaat van de BUH eens tijdelijk uit en check het verbruik nogmaals. Is het nog niet weg dan ook die van de WP, of die pieken daarmee weg blijven. Zo kun je beide eenvoudig onderscheiden en uitsluiten. Dat is stap 1.
Ik weet nagenoeg zeker dat dit patroon door (een deel van) de WP installatie wordt veroorzaakt. Temperatuur wordt geregeld op basis van de thermostaat. De stook lijn is -10/33 - 16/25 uit m’n hoofd.

De thermostaat staat standaard op 19.5 en de WP zou niet moeten werken op het moment van de screenshot (temperatuur is binnen de -0.5/+0.5, blauwe led is ook uit). Zal volgende keer eens binnen luisteren of ik wat hoor qua relais.

Acties:
  • 0 Henk 'm!

  • M-spec
  • Registratie: September 2004
  • Niet online
hilgerink schreef op donderdag 26 januari 2023 @ 22:44:
[...]


[...]


Ik weet nagenoeg zeker dat dit patroon door (een deel van) de WP installatie wordt veroorzaakt. Temperatuur wordt geregeld op basis van de thermostaat. De stook lijn is -10/33 - 16/25 uit m’n hoofd.

De thermostaat staat standaard op 19.5 en de WP zou niet moeten werken op het moment van de screenshot (temperatuur is binnen de -0.5/+0.5, blauwe led is ook uit). Zal volgende keer eens binnen luisteren of ik wat hoor qua relais.
Nagenoeg zeker blijft een vermoeden. Eerst even eenvoudig localiseren welke verbruiker dat patroon veroorzaakt.

R7 5800X3D | RTX 3090 | C6H X370 | Evolv customloop | PV: 8500Wp ; 24x LG Neon2 ; SMA STP 8.0 | Daikin EHVX 6kW | custom smart grid + EVSE


Acties:
  • 0 Henk 'm!
edautz schreef op donderdag 26 januari 2023 @ 19:08:
[...]


Bedankt. Ben momenteel bezig om mijn radiatoren van ventilatoren te voorzien. Om een beter rendement te krijgen en om in de zomer ook te kunnen koelen. Had een model besteld om alleen te verwarmen, maar een model geleverd gekregen dat ook kan koelen :) .

Vraagjes, die klassieke mengverdeler:

Hoe regel je dan de temperatuur van de vloer? Zit daar iets van thermostaat op die je kunt instellen?
Kun je die gebruiken om te koelen?
Dan zou ik die exercitie eerst afronden (en ga vooral een héél eind omlaag met je stooklijn!), desnoods vervang je toch nog enkele radiatoren door een dikkere met dezelfde hoogte- en breedtemaat. Dat zijn op het hele plaatje echt de kosten niet en voor het prijsverschil van de verdeler kan je er al ~3 nieuw aanschaffen. Op bijv. een slaapkamer is het fijner als je geen geluid hebt.

Als je maar onder de 40C aanvoertemperatuur voor het hele huis kan blijven hoef je de vloer niet te beschermen en kan je met een veel simpelere, goedkopere (en betere voor een WP) pomploze verdeler uit.

Wordt het toch een mengverdeler, check dan even goed bij de leverancier hoe die in elkaar zit en of deze ook geschikt is om te koelen. Bij koelen wil je een thermostaat die alleen aan de bovengrens werkt, dus dichtgaat boven de ~40C, maar die wel open blijft bij de koeltemperaturen.

Aangezien je met radiatoren zonder condensafvoer werkt en het denk ik ook wat lastig wordt om al het binnen-leidingwerk te isoleren zal je goed moeten opletten dat je aanvoertemperatuur bij koelen niet onder het dauwpunt komt om vocht(schade) te voorkomen, dat limiteert dan best wel je koelvermogen.

Even als voorbeeld van de toko waar ik hem toen vandaan had (maar kijk vooral zelf even rond):
- Verdeler met pomp, geschikt voor koelen, 2 groepen, EUR569
- Verdeler zonder pomp, geschikt voor koelen, 2 groepen, EUR172

All-electric.


Acties:
  • 0 Henk 'm!

  • Corne-P
  • Registratie: Februari 2010
  • Laatst online: 15-01 20:13
@RonJ Heb je voor mij nog advies hoe ik de aansluiting moet creëren? Samenvoegen in de werkschakelaar of word er normaal gezien een andere oplossing toegepast?

Acties:
  • 0 Henk 'm!
Corne-P schreef op vrijdag 27 januari 2023 @ 11:17:
@RonJ Heb je voor mij nog advies hoe ik de aansluiting moet creëren? Samenvoegen in de werkschakelaar of word er normaal gezien een andere oplossing toegepast?
Idealiter in jouw situatie:
- 1 B16A of B20A Groep voor buitenunit (die weer de binnenunit voedt)
- 1 B16A Groep voor de 1- fase backupverwarming
- 1 B16A Groep voor de evt. boosterverwarming bij een los boilervat

Je backupverwarming sluit je dan aan op de L en N draad van die aparte groep en je stelt in het menu in dat ie maar 3kW mag gebruiken.

Die moeten dan ieder weer op een eigen werkschakelaar, ik heb dat zelf alleen voor de buitenunit gedaan daar de zekeringen voor de backup en booster op een onderverdeler naast de warmtepomp zitten. Je mag geen groepen combineren in één werkschakelaar iig.

[ Voor 8% gewijzigd door RonJ op 27-01-2023 14:02 ]

All-electric.


Acties:
  • 0 Henk 'm!

  • Corne-P
  • Registratie: Februari 2010
  • Laatst online: 15-01 20:13
RonJ schreef op vrijdag 27 januari 2023 @ 14:02:
[...]


Idealiter in jouw situatie:
- 1 B16A of B20A Groep voor buitenunit (die weer de binnenunit voedt)
- 1 B16A Groep voor de 1- fase backupverwarming
- 1 B16A Groep voor de evt. boosterverwarming bij een los boilervat

Je backupverwarming sluit je dan aan op de L en N draad van die aparte groep en je stelt in het menu in dat ie maar 3kW mag gebruiken.

Die moeten dan ieder weer op een eigen werkschakelaar, ik heb dat zelf alleen voor de buitenunit gedaan daar de zekeringen voor de backup en booster op een onderverdeler naast de warmtepomp zitten. Je mag geen groepen combineren in één werkschakelaar iig.
Dit stuk begrijp ik. Ik heb inderdaad 1 B20A groep voor de buitenunit met bij de buitenunit een werkschakelaar en voor de backup verwarming heb ik een B16A groep met bij de binnenunit een werkschakelaar.

Het deel wat ik niet begrijp is dat op het schema uit de handleiding waar ik een foto van plaatste de bruine en grijze draad aan elkaar gekoppeld zitten tussen de aardlek en de automaat en voor de blauw1 en blauw2 draden geldt hetzelfde.

Zitten bij jou de grijze en de blauw2 draad niet aangesloten dan? Dat is hoe ik het logischerwijs ook zou doen namelijk in het geval van een 1-fase aansluiting, maar op het schema staan ze duidelijk met elkaar in verbinding :?

Ik weet dat ik geen groepen mag combineren in 1 werkschakelaar maar gezien het schema dacht ik dat de bruine en grijze draad wellicht samen komen in de werkschakelaar op de fase draad vanaf de B16A groep en de blauw1 en blauw2 draad op de nul van de B16A groep.
Dat is namelijk wel hoe het afgebeeld staat. Het enige verschil is dan dat ik de draden aan elkaar verbind in de werkschakelaar en niet tussen de aardlek en de automaat zoals in het schema.

Acties:
  • 0 Henk 'm!
Corne-P schreef op vrijdag 27 januari 2023 @ 15:43:
[...]


Dit stuk begrijp ik. Ik heb inderdaad 1 B20A groep voor de buitenunit met bij de buitenunit een werkschakelaar en voor de backup verwarming heb ik een B16A groep met bij de binnenunit een werkschakelaar.

Het deel wat ik niet begrijp is dat op het schema uit de handleiding waar ik een foto van plaatste de bruine en grijze draad aan elkaar gekoppeld zitten tussen de aardlek en de automaat en voor de blauw1 en blauw2 draden geldt hetzelfde.

Zitten bij jou de grijze en de blauw2 draad niet aangesloten dan? Dat is hoe ik het logischerwijs ook zou doen namelijk in het geval van een 1-fase aansluiting, maar op het schema staan ze duidelijk met elkaar in verbinding :?

Ik weet dat ik geen groepen mag combineren in 1 werkschakelaar maar gezien het schema dacht ik dat de bruine en grijze draad wellicht samen komen in de werkschakelaar op de fase draad vanaf de B16A groep en de blauw1 en blauw2 draad op de nul van de B16A groep.
Dat is namelijk wel hoe het afgebeeld staat. Het enige verschil is dan dat ik de draden aan elkaar verbind in de werkschakelaar en niet tussen de aardlek en de automaat zoals in het schema.
Ik heb een 9W/3-fase backup, dus bij mij zit het sowieso weer anders (de voorgemonteerde kabel zit hier direct op alamat). Ik zou het zelf ook zo doen als jij voorstelt, dus de draden bruggen op de werkschakelaar. Ik zou dan wel even de voorgeïnstalleerde aderhulsen eraf knippen en beide draden in één aderhuls knijpen, anders heb je kans dat er een keer één van de draden losschiet, daar in de schroefterminals van je werkschakelaar meestal geen 2 afzonderlijke aders mogen.

De manier zoals zij dat in de handleiding doen lijkt me niet handig c.q. van toepassing voor de Nederlandse situatie.

All-electric.


Acties:
  • 0 Henk 'm!

  • pegagus
  • Registratie: Oktober 2002
  • Laatst online: 13-10 18:08
Ik zou daar toch echt een paar nette lasklemmen voor gebruiken.

Acties:
  • 0 Henk 'm!

  • zekerz
  • Registratie: September 2010
  • Laatst online: 06-09 08:42
Al wat advies gekregen in een ander topic, maar ik worstel nog met het vinden van het vermogen van de Daikin warmtepompen bij -10C..
We hebben een offerte voor een Daikin Altherma LT3 Bluevolution 7,5 kW
Als ik de koevlaas2 formule gebruik voor het verbruik van de huidige bewoners in '20-'21 (1516 m3) kom ik op ongeveer 7.5 kW bij -10C. Onderstaande tabel zegt 6 kW bij -7C maar ik vermoed dat dit in quiet mode is. In normale mode zou dit net onder 7.5 kW zijn? (zie grafieken)
Hoe moet ik dit interpreteren? En kan ik dan beter voor een iets hoger vermogen gaan?
Afbeeldingslocatie: https://tweakers.net/i/XGgt2wVoPXykIRErK-fSzEDOD2Q=/x800/filters:strip_exif()/f/image/CqXQ1KwygFqux6qXx16nUKXr.png?f=fotoalbum_large

Acties:
  • 0 Henk 'm!

  • jolandacb
  • Registratie: Augustus 2005
  • Niet online
busscherski schreef op vrijdag 25 maart 2022 @ 21:35:
[...]

De back up heater gebruik je voor het laatste stukje legionella run als het vriest en als je warmtepomp eigenlijk net iets te klein is.
Ik kies meestal voor het 2 kW Back Up Heater model (buh). 9 kW buh moet je 3 fase aansluiten.
Bovenstaande triggert mij wel.
Wij staan voor de keuze tussen de
Daikin Atherma 3 R F 6 of 8 kW.
Meerdere berekeningen wijzen uit dat we net genoeg hebben aan de 6kW uitvoering.
De installateur adviseert 8kW omdat de 6kW te vaak aan zou moeten springen om het op temperatuur te houden.
Is het verstandiger (voordeliger qua stookkosten?) om voor de 6kW met een 9kW buh te gaan, of voor de 8kW met een 2kW buh?
Verschil in aanschaf is zo'n €700,-, maar ik ben benieuwd naar verschil in energieverbruik en geluid.

Acties:
  • 0 Henk 'm!

  • Noord27
  • Registratie: April 2009
  • Laatst online: 11-10 00:07
zekerz schreef op vrijdag 27 januari 2023 @ 16:54:
Al wat advies gekregen in een ander topic, maar ik worstel nog met het vinden van het vermogen van de Daikin warmtepompen bij -10C..
We hebben een offerte voor een Daikin Altherma LT3 Bluevolution 7,5 kW
Als ik de koevlaas2 formule gebruik voor het verbruik van de huidige bewoners in '20-'21 (1516 m3) kom ik op ongeveer 7.5 kW bij -10C. Onderstaande tabel zegt 6 kW bij -7C maar ik vermoed dat dit in quiet mode is. In normale mode zou dit net onder 7.5 kW zijn? (zie grafieken)
Hoe moet ik dit interpreteren? En kan ik dan beter voor een iets hoger vermogen gaan?
[Afbeelding]
De 7.5kW houd hier met gemak onze woning uit midden jaren 90, zonder aanpassingen in isolatie, circa 175m2 woonopp.; op temperatuur.

Komt ook bij Saman vandaan. Geven ze nog offertes af? Ze zitten voorlopig ramvol..

Acties:
  • +1 Henk 'm!

  • zekerz
  • Registratie: September 2010
  • Laatst online: 06-09 08:42
Noord27 schreef op vrijdag 27 januari 2023 @ 20:03:
[...]

De 7.5kW houd hier met gemak onze woning uit midden jaren 90, zonder aanpassingen in isolatie, circa 175m2 woonopp.; op temperatuur.

Komt ook bij Saman vandaan. Geven ze nog offertes af? Ze zitten voorlopig ramvol..
Bedankt!
We hadden sinds september al een order bij Saman staan voor ons huidige huis, deze konden we gelukkig overzetten naar ons nieuwe huis. Installatie is gepland voor november.

Acties:
  • +1 Henk 'm!

  • Noord27
  • Registratie: April 2009
  • Laatst online: 11-10 00:07
@zekerz 10 maanden levertijd, kijk er niet vanop. Onze draait nu bijna 2 jaar, zonder enig probleem gehad te hebben.

Gaan nu met hun verder als onderhouds-partij. Ze hanteren iets van €185,-/jaar voor een all-inn contract. Dus al het onderhoud, storingen, materialen en manuren worden daarmee afgekocht. Voor 15.00 gemeld, dezelfde dag nog opgelost is de belofte.

Acties:
  • +1 Henk 'm!

  • wtenboske
  • Registratie: Februari 2022
  • Laatst online: 07-02 11:17
zekerz schreef op vrijdag 27 januari 2023 @ 16:54:
Al wat advies gekregen in een ander topic, maar ik worstel nog met het vinden van het vermogen van de Daikin warmtepompen bij -10C..
We hebben een offerte voor een Daikin Altherma LT3 Bluevolution 7,5 kW
Als ik de koevlaas2 formule gebruik voor het verbruik van de huidige bewoners in '20-'21 (1516 m3) kom ik op ongeveer 7.5 kW bij -10C. Onderstaande tabel zegt 6 kW bij -7C maar ik vermoed dat dit in quiet mode is. In normale mode zou dit net onder 7.5 kW zijn? (zie grafieken)
Hoe moet ik dit interpreteren? En kan ik dan beter voor een iets hoger vermogen gaan?
Wij hebben sinds begin deze week dezelfde buitenunit draaien. Tweekapper uit 2005 met standaard isolatie. Mijn stadswarmte verbruik was zo'n 35GJ voor alleen verwarming (ik gebruik de WP niet voor SWW), zo'n 1100 M3. Ik stook alleen beneden met 65M2 vloerverwarming en bij 0C buiten houd ik met 30C aanvoer mijn woonkamer netjes op 19C. Nu met 3C buiten draait 'ie continue op 450-550W.

Wellicht heb je er iets aan. Of mijn unit overbemeten is moet ik nog gaan meemaken als de buitentemperatuur gaat stijgen en het pendelen gaat beginnen. ;)

Acties:
  • +3 Henk 'm!

  • wtenboske
  • Registratie: Februari 2022
  • Laatst online: 07-02 11:17
jolandacb schreef op vrijdag 27 januari 2023 @ 18:39:
[...]

De installateur adviseert 8kW omdat de 6kW te vaak aan zou moeten springen om het op temperatuur te houden.
Ik kan zijn redenering niet helemaal volgen. Een kleinere unit zou juist minder vaak aanslaan aangezien deze tot een lager vermogen kan terugmoduleren bij hogere buitentemperaturen. Bij lage buitentemperaturen zullen beide bij de juiste afstelling continue draaien (tenzij je ervoor kiest nachtverlaging toe te passen).

Persoonlijk zou ik liever kiezen voor een unit die bij -10 net of net niet de gewenste binnen temperatuur haalt en bij hogere temperaturen minder pendelt. Want die -10 komt sporadisch voor. Maar dat is natuurlijk heel persoonlijk.

Acties:
  • 0 Henk 'm!

  • jolandacb
  • Registratie: Augustus 2005
  • Niet online
wtenboske schreef op vrijdag 27 januari 2023 @ 22:58:
[...]


Ik kan zijn redenering niet helemaal volgen. Een kleinere unit zou juist minder vaak aanslaan aangezien deze tot een lager vermogen kan terugmoduleren bij hogere buitentemperaturen. Bij lage buitentemperaturen zullen beide bij de juiste afstelling continue draaien (tenzij je ervoor kiest nachtverlaging toe te passen).

Persoonlijk zou ik liever kiezen voor een unit die bij -10 net of net niet de gewenste binnen temperatuur haalt en bij hogere temperaturen minder pendelt. Want die -10 komt sporadisch voor. Maar dat is natuurlijk heel persoonlijk.
Bedankt.
Dit zie ik exact hetzelfde.
En hoeveel vermogen backup heater heb jij of zou je aanraden?

Acties:
  • 0 Henk 'm!

  • wtenboske
  • Registratie: Februari 2022
  • Laatst online: 07-02 11:17
jolandacb schreef op vrijdag 27 januari 2023 @ 23:02:
[...]

Bedankt.
Dit zie ik exact hetzelfde.
En hoeveel vermogen backup heater heb jij of zou je aanraden?
Ik heb een backup heater van 2kW die staat ingesteld op bijverwarmer onder -10. Ik zie het apparaat als 'noodzakelijk kwaad', vandaar die instelling. Ik wil zo min mogelijk met COP 1 verwarmen. :P De WP gebruikt 'm evengoed voor de eerste opwarming van het water (ik las hier tot 25C, mijn installateur had het over 17C), daarna neemt de buitenunit het over. Daarom heb ik mijn nachtverlaging eruit gehaald; hij draait (in mijn geval) zuiniger als het water/de kamer op temperatuur blijft. En hij wordt gebruikt bij defrosten.

Ik denk dat het gewenste vermogen van de backup heater vooral afhangt van de energierekening die je bereid bent te betalen bij heel lage temperaturen. Maar wellicht hebben anderen hierover andere inzichten.

[EDIT] Herstel, ik blijk een 6kW backup heater te hebben. 8)7

[ Voor 3% gewijzigd door wtenboske op 28-01-2023 17:47 ]


Acties:
  • 0 Henk 'm!

  • wtenboske
  • Registratie: Februari 2022
  • Laatst online: 07-02 11:17
Ik wil de de temperatuursensor van de buitenunit naar 12-uurs gemiddelde zetten (instelling [1-0A]), maar vreemd genoeg kan ik daar alleen 72 uur kiezen. 12/24/48 uur worden wit weergegeven en worden overgeslagen als ik ze probeer te selecteren. Als ik instel dat ik een externe buitensensor heb, kan het wel. Maar het moet ook met de sensor van de buitenunit kunnen, aangezien verschillende van jullie daarmee volgens de sheet 12 of 24 uur hebben ingesteld.

Er zal ergens een afhankelijkheid van een andere setting zijn, maar ik kan het niet vinden. De reference manual zegt wel iets over een relatie met de energiespaarstand. Ook als ik die uitzet, lukt het niet. Heeft iemand een idee wat dit kan zijn?

[EDIT] Inmiddels is het gelukt via het instellingenoverzicht. :)

[ Voor 4% gewijzigd door wtenboske op 28-01-2023 17:45 ]


Acties:
  • 0 Henk 'm!

  • edautz
  • Registratie: November 2015
  • Laatst online: 07:45

edautz

Meten is weten.

RonJ schreef op vrijdag 27 januari 2023 @ 09:57:
[...]


Dan zou ik die exercitie eerst afronden (en ga vooral een héél eind omlaag met je stooklijn!), desnoods vervang je toch nog enkele radiatoren door een dikkere met dezelfde hoogte- en breedtemaat. Dat zijn op het hele plaatje echt de kosten niet en voor het prijsverschil van de verdeler kan je er al ~3 nieuw aanschaffen. Op bijv. een slaapkamer is het fijner als je geen geluid hebt.

Als je maar onder de 40C aanvoertemperatuur voor het hele huis kan blijven hoef je de vloer niet te beschermen en kan je met een veel simpelere, goedkopere (en betere voor een WP) pomploze verdeler uit.

Wordt het toch een mengverdeler, check dan even goed bij de leverancier hoe die in elkaar zit en of deze ook geschikt is om te koelen. Bij koelen wil je een thermostaat die alleen aan de bovengrens werkt, dus dichtgaat boven de ~40C, maar die wel open blijft bij de koeltemperaturen.

Aangezien je met radiatoren zonder condensafvoer werkt en het denk ik ook wat lastig wordt om al het binnen-leidingwerk te isoleren zal je goed moeten opletten dat je aanvoertemperatuur bij koelen niet onder het dauwpunt komt om vocht(schade) te voorkomen, dat limiteert dan best wel je koelvermogen.

Even als voorbeeld van de toko waar ik hem toen vandaan had (maar kijk vooral zelf even rond):
- Verdeler met pomp, geschikt voor koelen, 2 groepen, EUR569
- Verdeler zonder pomp, geschikt voor koelen, 2 groepen, EUR172
RonJ,

Bedankt voor je informatie.

Als ik bij de mengverdelers kijk, zie ik eigenlijk verdelers van 2 soorten materiaal die geschikt zijn om te koelen:

Composiet
Kunstof

Zie https://www.cvtotaal.nl/2...-thermrad-ltv-a-pomp.html

Of is dit hetzelfde materiaal met een andere naam?

Dan nog een vraag, hoe warm wordt een vloer in de regel opgestookt?

En er lekker warmpjes bij zitten.


Acties:
  • 0 Henk 'm!

  • blinded
  • Registratie: Maart 2009
  • Laatst online: 13-10 11:52
RonJ schreef op vrijdag 27 januari 2023 @ 14:02:
[...]


Idealiter in jouw situatie:
- 1 B16A of B20A Groep voor buitenunit (die weer de binnenunit voedt)
- 1 B16A Groep voor de 1- fase backupverwarming
- 1 B16A Groep voor de evt. boosterverwarming bij een los boilervat

Je backupverwarming sluit je dan aan op de L en N draad van die aparte groep en je stelt in het menu in dat ie maar 3kW mag gebruiken.

Die moeten dan ieder weer op een eigen werkschakelaar, ik heb dat zelf alleen voor de buitenunit gedaan daar de zekeringen voor de backup en booster op een onderverdeler naast de warmtepomp zitten. Je mag geen groepen combineren in één werkschakelaar iig.
Ik dacht dat de instellingen van de back-up heater louter indicatief waren.

Acties:
  • +1 Henk 'm!

  • Thedutch
  • Registratie: Juli 2022
  • Laatst online: 01-02-2024
Waarom zetten we de Delta T niet gewoon op 1? Ik lees overal dat hoe kleiner je delta T, hoe hoger je rendement. Iemand verklaring?:$

Acties:
  • +1 Henk 'm!
jolandacb schreef op vrijdag 27 januari 2023 @ 18:39:
[...]


Bovenstaande triggert mij wel.
Wij staan voor de keuze tussen de
Daikin Atherma 3 R F 6 of 8 kW.
Meerdere berekeningen wijzen uit dat we net genoeg hebben aan de 6kW uitvoering.
De installateur adviseert 8kW omdat de 6kW te vaak aan zou moeten springen om het op temperatuur te houden.
Is het verstandiger (voordeliger qua stookkosten?) om voor de 6kW met een 9kW buh te gaan, of voor de 8kW met een 2kW buh?
Verschil in aanschaf is zo'n €700,-, maar ik ben benieuwd naar verschil in energieverbruik en geluid.
Het verschil tussen een 8 en 6 is helemaal niet zo groot, bij -10 is een 6 daadwerkelijk 6, maar een 8 eerder 7kW. Heb je naast de WP nog andere manieren om te verwarmen als je toch tekort komt?

Ik zat met dezelfde vraag en heb een 6 genomen omdat ik er ook nog een airco en een gashaard bij kan zetten als ie het echt niet trekt. En dat gebeurt nu ook als het echt koud is (dagenlang onder de -5 zoals een tijd geleden, dan loopt hjier de temperatuur wel wat terug). Heb je geen "backup" c.q. alternatief, dan zou ik denk ik toch een 8 hebben genomen.

De units zijn verder vrijwel hetzelfde, het minimum vermogen scheelt wel iets, maar niet genoeg om een merkbaar verschil in pendelen oid te hebben. Zeker niet icm vloerverwarming.

De BUH heb je normaliter niet tot nauwelijks nodig (hier heeft ie het afgelopen jaar maar liefst 2,5kW gebruikt om wat te helpen bij het ontdooien), dus dat vind ik niet zo heel boeiend. Een 9kW is daadwerkelijk een afdoende back-up die je huis warm kan houden als de buitenunit/compressor uitvalt en is vaak makkelijker aan te sluiten op een 3x25A huisaansluiting dan de 6V versies, maar wel weer duurder qua zekeringen e.d. om aan te sluiten.

Ook hier is dus denk ik de hamvraag, heb je nog een andere manier van verwarmen? Oftewel voegt het iets toe om het volledige vermogen als back-up te hebben?
edautz schreef op zaterdag 28 januari 2023 @ 17:19:
[...]

Of is dit hetzelfde materiaal met een andere naam?

Dan nog een vraag, hoe warm wordt een vloer in de regel opgestookt?
Ik vermoed dat dit hetzelfde (soort) materiaal is.

Het maximum verschilt per type vloer, maar je wil zeker niet over de 40C gaan iig.
blinded schreef op zondag 29 januari 2023 @ 08:52:
[...]

Ik dacht dat de instellingen van de back-up heater louter indicatief waren.
Dat zal er vast bijstaan, maar in NL hangen héél veel 6V's, hoeveel denk je dat daarvan op een 32A groep zitten? Die kan je op één hand tellen denk ik.

Een 9W is dan ook beter, maar als je al een 6V besteld hebt zou ik het zo doen.

All-electric.


Acties:
  • 0 Henk 'm!

  • Noord27
  • Registratie: April 2009
  • Laatst online: 11-10 00:07
Thedutch schreef op zondag 29 januari 2023 @ 11:03:
Waarom zetten we de Delta T niet gewoon op 1? Ik lees overal dat hoe kleiner je delta T, hoe hoger je rendement. Iemand verklaring?:$
Omdat het afhankelijk is van je afgifte systeem en debiet. Een pomp die het water zo snel rond kan laten gaan dat er een deltaT van 1 gaat zijn, dan zul je gehoorscherming moeten gaan dragen in je woning vanwege leiding'ruis'.

Rendement is vooral afhankelijk van de aanvoertemperatuur. Hoe lager die kan, des te meer rendement. DeltaT zegt niets over rendement. Veel liever delta van 10 bij 30 graden aanvoer en 20 retour als een Delta van 2 bij aanvoer 55 en retour 53.

[ Voor 20% gewijzigd door Noord27 op 29-01-2023 12:13 ]


Acties:
  • +1 Henk 'm!

  • M-spec
  • Registratie: September 2004
  • Niet online
Thedutch schreef op zondag 29 januari 2023 @ 11:03:
Waarom zetten we de Delta T niet gewoon op 1? Ik lees overal dat hoe kleiner je delta T, hoe hoger je rendement. Iemand verklaring?:$
Maar blijkbaar lees je dan niet goed. Ik heb je deze week nog uitgelegd waar die ∆T voor dient icm flow. Dat doe ik ook met plezier maar verdiep je er dan wel even in.

Met een te kleine ∆T beperk je de maximale afgifte van de WP. Het minimale is hier al ∆T van 3 maar zou je die al op 1 kunnen instellen, dan had je net zo goed een WP van max 2kW kunnen laten plaatsen. Dat zou nog efficiënter en goedkoper zijn geweest maar daar krijg je het vast niet altijd warm mee. ;)

R7 5800X3D | RTX 3090 | C6H X370 | Evolv customloop | PV: 8500Wp ; 24x LG Neon2 ; SMA STP 8.0 | Daikin EHVX 6kW | custom smart grid + EVSE


Acties:
  • 0 Henk 'm!

  • M-spec
  • Registratie: September 2004
  • Niet online
Noord27 schreef op zondag 29 januari 2023 @ 12:08:
[...]

Omdat het afhankelijk is van je afgifte systeem en debiet. Een pomp die het water zo snel rond kan laten gaan dat er een deltaT van 1 gaat zijn, dan zul je gehoorscherming moeten gaan dragen in je woning vanwege leiding'ruis'.

Rendement is vooral afhankelijk van de aanvoertemperatuur. Hoe lager die kan, des te meer rendement. DeltaT zegt niets over rendement. Veel liever delta van 10 bij 30 graden aanvoer en 20 retour als een Delta van 2 bij aanvoer 55 en retour 53.
Het rendement zit bij een WP inderdaad vooral in de aanvoertemp, en dan specifiek de ∆T van aanvoer- tov de buitentemperatuur (/warmte wisselaar buitenunit).
En dat geldt zowel voor verwarmen als koelen. Enkele graden verschil op de stooklijn of ∆T tussen aanvoer en retour heeft nog niet zoveel impact op de COP. Maar van 30 naar 55 zeer zeker. Klopt.

R7 5800X3D | RTX 3090 | C6H X370 | Evolv customloop | PV: 8500Wp ; 24x LG Neon2 ; SMA STP 8.0 | Daikin EHVX 6kW | custom smart grid + EVSE


Acties:
  • 0 Henk 'm!

  • jolandacb
  • Registratie: Augustus 2005
  • Niet online
RonJ schreef op zondag 29 januari 2023 @ 11:07:
[...]


Het verschil tussen een 8 en 6 is helemaal niet zo groot, bij -10 is een 6 daadwerkelijk 6, maar een 8 eerder 7kW. Heb je naast de WP nog andere manieren om te verwarmen als je toch tekort komt?

Ik zat met dezelfde vraag en heb een 6 genomen omdat ik er ook nog een airco en een gashaard bij kan zetten als ie het echt niet trekt. En dat gebeurt nu ook als het echt koud is (dagenlang onder de -5 zoals een tijd geleden, dan loopt hjier de temperatuur wel wat terug). Heb je geen "backup" c.q. alternatief, dan zou ik denk ik toch een 8 hebben genomen.

De units zijn verder vrijwel hetzelfde, het minimum vermogen scheelt wel iets, maar niet genoeg om een merkbaar verschil in pendelen oid te hebben. Zeker niet icm vloerverwarming.

De BUH heb je normaliter niet tot nauwelijks nodig (hier heeft ie het afgelopen jaar maar liefst 2,5kW gebruikt om wat te helpen bij het ontdooien), dus dat vind ik niet zo heel boeiend. Een 9kW is daadwerkelijk een afdoende back-up die je huis warm kan houden als de buitenunit/compressor uitvalt en is vaak makkelijker aan te sluiten op een 3x25A huisaansluiting dan de 6V versies, maar wel weer duurder qua zekeringen e.d. om aan te sluiten.
Bedankt.
Wij hebben straks geen bijverwarming verder, als hoofdverwarming vloerverwarming door het hele huis.
Wat betreft warmtepomp gaan we nu toch voor de 8 kW, maar nu wel de vraag aan de installateur gesteld waarom hij voor een 8 kW buh heeft gekozen.
Even zijn reactie afwachten.

Acties:
  • 0 Henk 'm!

  • Thedutch
  • Registratie: Juli 2022
  • Laatst online: 01-02-2024
M-spec schreef op zondag 29 januari 2023 @ 12:23:
[...]


Maar blijkbaar lees je dan niet goed. Ik heb je deze week nog uitgelegd waar die ∆T voor dient icm flow. Dat doe ik ook met plezier maar verdiep je er dan wel even in.

Met een te kleine ∆T beperk je de maximale afgifte van de WP. Het minimale is hier al ∆T van 3 maar zou je die al op 1 kunnen instellen, dan had je net zo goed een WP van max 2kW kunnen laten plaatsen. Dat zou nog efficiënter en goedkoper zijn geweest maar daar krijg je het vast niet altijd warm mee. ;)
Ik lees wel goed, maar blijkbaar was je uitleg niet duidelijk genoeg voor een leek. Snap er gewoon geen reet van. Meerdere sites die melden dat een zo laag modelijke delta T het meest gunstige is voor je rendament, maar vervolgens niet uitleggen wat dan 'zo laag mogelijk' betekend.

Acties:
  • +1 Henk 'm!

  • TKroon
  • Registratie: December 2006
  • Niet online
Ottie93 schreef op donderdag 26 januari 2023 @ 14:25:
[...]


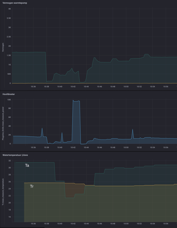
En de stooklijn dan iets verhogen? Dan kan ie defrosten op retourwater, maar geen idee hoeveel extra verbruik je dan krijgt natuurlijk. Wellicht spaar je dan t.o.v. het gebruik van de buh.
Afbeeldingslocatie: https://tweakers.net/i/5YP7vneJBQ-Dhm3wo_oKEs_KCQs=/x800/filters:strip_exif()/f/image/LGaWlzkYPet3uj1Xt6oe6RBs.png?f=fotoalbum_large

Interessante test. De retourtemperatuur zat nu keurig boven de 25 graden, waardoor de defrost initieel begon zonder backupverwarming (BUH). Zodra echter de temperatuur begint te zakken, springt BUH step 2 zelfs bij. Voorheen was het gedurende de gehele defrost BUH step 1 (3 kW), maar BUH step 2 is met 9 kW nogal wat krachtiger. Hoewel het qua totaal energieverbruik wellicht net efficiënter is om het zo te doen, vind ik spontaan en ongecontroleerd aangaan van zulke vermogens niet wenselijk in huis. Hoewel de auto kan load balancen, vinden wellicht de kookplaat, ovens en verzin nog maar iets het niet leuk als de warmtepomp gaat zorgen voor stroomuitval (3x 25A is max 17 kW). Ik ga dus weer terug naar een lagere Ta, en accepteer het energieverbruik van de defrost maar.

Ditzelfde patroon heb ik overigens bij een vijftal defrosts gezien, dus dit was geen toeval.

Daikin Altherma 3 LT 8 kW + 14,2 kWp PV


Acties:
  • 0 Henk 'm!

  • Noord27
  • Registratie: April 2009
  • Laatst online: 11-10 00:07
Thedutch schreef op zondag 29 januari 2023 @ 14:48:
[...]


Ik lees wel goed, maar blijkbaar was je uitleg niet duidelijk genoeg voor een leek. Snap er gewoon geen reet van. Meerdere sites die melden dat een zo laag modelijke delta T het meest gunstige is voor je rendament, maar vervolgens niet uitleggen wat dan 'zo laag mogelijk' betekend.
Lees aub de openingspost geheel en grondig door. Dan zullen er veel dingen op zijn plek vallen.

Acties:
  • 0 Henk 'm!

  • M-spec
  • Registratie: September 2004
  • Niet online
Thedutch schreef op zondag 29 januari 2023 @ 14:48:
[...]


Ik lees wel goed, maar blijkbaar was je uitleg niet duidelijk genoeg voor een leek. Snap er gewoon geen reet van. Meerdere sites die melden dat een zo laag modelijke delta T het meest gunstige is voor je rendament, maar vervolgens niet uitleggen wat dan 'zo laag mogelijk' betekend.
Je vroeg ook niet wat je niet begreep?
Je hebt een 8kW model. Wat is je maximale flow? Dat is wel te zien op het infoscherm na een thermostaatverlaging en opnieuw starten van de warmtepomp of tijdens het ontdooien.

Ik heb je gezegd dat de benodigde ∆T tussen aanvoer en retour afhankelijk is van het type WP (in kW) icm de maximale flow/debiet die de pomp over je eigen (vloer)verwarming kan halen. Ivm weerstand van de afgevers; leidinglengte, diameters etc. Met de rekensom van soortelijke warmte (Q=m x c x ∆T) kan men namelijk bepalen op welke waarde die ∆T moet staan zodat de WP zijn maximale vermogen kan afgeven.

Het aantal liters water(of deels glycol) dat per tijdseenheid rondgepompt en weer opnieuw opgewarmd kan worden met een bepaalde ∆T, is dus afhankelijk van het afgiftevermogen in kW's. Je zal begrijpen dat een krachtige WP meer kan opwarmen met een gelijk aantal liters in dezelfde tijd. Een krachtige WP heeft daarom vaak weer een krachtige pomp (meer liters per minuut) waarmee de ∆T weer ongeveer gelijk kan blijven om toch het maximale afgiftevermogen te behouden en de aanvoertemp/stooklijn ook weer een fractie lager kan blijven.

Kortom. Je installateur hoort deze waarden al te checken en die ∆T hoef je zelf eigenlijk niet meer te wijzigen. Meestal is fabrieksaf, bijvoorbeeld 5°C ∆T van 3 tot 10C°, prima voldoende tenzij de flow heel erg beperkt is maar dan gaat de WP vaak wel in storing omdat dit voor ontdooien ook van belang is.

R7 5800X3D | RTX 3090 | C6H X370 | Evolv customloop | PV: 8500Wp ; 24x LG Neon2 ; SMA STP 8.0 | Daikin EHVX 6kW | custom smart grid + EVSE


Acties:
  • 0 Henk 'm!

  • Thedutch
  • Registratie: Juli 2022
  • Laatst online: 01-02-2024
M-spec schreef op zondag 29 januari 2023 @ 17:07:
[...]


Je vroeg ook niet wat je niet begreep?
Je hebt een 8kW model. Wat is je maximale flow? Dat is wel te zien op het infoscherm na een thermostaatverlaging en opnieuw starten van de warmtepomp of tijdens het ontdooien.

Ik heb je gezegd dat de benodigde ∆T tussen aanvoer en retour afhankelijk is van het type WP (in kW) icm de maximale flow/debiet die de pomp over je eigen (vloer)verwarming kan halen. Ivm weerstand van de afgevers; leidinglengte, diameters etc. Met de rekensom van soortelijke warmte (Q=m x c x ∆T) kan men namelijk bepalen op welke waarde die ∆T moet staan zodat de WP zijn maximale vermogen kan afgeven.

Het aantal liters water(of deels glycol) dat per tijdseenheid rondgepompt en weer opnieuw opgewarmd kan worden met een bepaalde ∆T, is dus afhankelijk van het afgiftevermogen in kW's. Je zal begrijpen dat een krachtige WP meer kan opwarmen met een gelijk aantal liters in dezelfde tijd. Een krachtige WP heeft daarom vaak weer een krachtige pomp (meer liters per minuut) waarmee de ∆T weer ongeveer gelijk kan blijven om toch het maximale afgiftevermogen te behouden en de aanvoertemp/stooklijn ook weer een fractie lager kan blijven.

Kortom. Je installateur hoort deze waarden al te checken en die ∆T hoef je zelf eigenlijk niet meer te wijzigen. Meestal is fabrieksaf, bijvoorbeeld 5°C ∆T van 3 tot 10C°, prima voldoende tenzij de flow heel erg beperkt is maar dan gaat de WP vaak wel in storing omdat dit voor ontdooien ook van belang is.
Er zijn zoveel verschillende instellingen die je kunt aanpassen, dat ik door de bomen het bos niet meer zie.

Maar oké. Ik heb een 8kW wp, de flow die ik nu heb gezien max is rond de 20(debiet). Maar geen idee of dat echt het maximale is. Vloerverwarming beneden en boven. Thermostaat staat op 20,5c. De kamertemperatuur loopt naar 22,0c voordat hij afslaat. Daarna duurt het wel heel lang voordat hij weer aanslaat.

Heb delta T nu op 5. Stooklijn Max 34c bij -10(buiten temp), Min. 27c bij 18 graden(buiten temp). Instelpuntbereik: Minimum instelpunt verwarming is 27c en maximaal is 45c. Instelpuntbereik thermostaat: Min. instelpunt verwarming 16c en max. instelpunt verwarming 22c.Overshoot op 1.
Warmwater: 47c en hysterisis op 3c.
Buh 2 bij -12c aan.
Antifrost staat uit.

Zo'n beetje mijn instellingen. 8)7

Acties:
  • 0 Henk 'm!

  • Noord27
  • Registratie: April 2009
  • Laatst online: 11-10 00:07
Dat gezegd hebbende.. Waar lees je het debiet af en waar stel je de pompsnelheid in? Dat zit toch niet verborgen achter het installateurs menu (5678)?

Acties:
  • 0 Henk 'm!

  • Corne-P
  • Registratie: Februari 2010
  • Laatst online: 15-01 20:13
RonJ schreef op vrijdag 27 januari 2023 @ 16:23:
[...]


Ik heb een 9W/3-fase backup, dus bij mij zit het sowieso weer anders (de voorgemonteerde kabel zit hier direct op alamat). Ik zou het zelf ook zo doen als jij voorstelt, dus de draden bruggen op de werkschakelaar. Ik zou dan wel even de voorgeïnstalleerde aderhulsen eraf knippen en beide draden in één aderhuls knijpen, anders heb je kans dat er een keer één van de draden losschiet, daar in de schroefterminals van je werkschakelaar meestal geen 2 afzonderlijke aders mogen.

De manier zoals zij dat in de handleiding doen lijkt me niet handig c.q. van toepassing voor de Nederlandse situatie.
Er is ook een andere optie maar dan is het dus wel zo dat de offerte van mijn leverancier niet klopt. Daar staat namelijk als vereiste voeding “1 vrije 230V groep aansluiting nabij de binnenunit”.

De aansluiting voor een 6V3 is dus feitelijk gezien niets anders dan een kookgroep met 2x nul en 2x fase, maar dan klopt zoals gezegd de informatie uit de offerte niet en moet ik een 5-aderige kabel aanleggen vanuit de groepenkast :?
Dan had ik dus inderdaad beter de 9W kunnen hebben. Hoe of waar kan ik achterhalen met bijv. een serienummer of ik de 6V3 heb of de 6T1?

Acties:
  • 0 Henk 'm!

  • Thedutch
  • Registratie: Juli 2022
  • Laatst online: 01-02-2024
Heb ook even mijn instellingen in het excel document toegevoegd.

Acties:
  • 0 Henk 'm!

  • Thedutch
  • Registratie: Juli 2022
  • Laatst online: 01-02-2024
Noord27 schreef op zondag 29 januari 2023 @ 17:49:
Dat gezegd hebbende.. Waar lees je het debiet af en waar stel je de pompsnelheid in? Dat zit toch niet verborgen achter het installateurs menu (5678)?
Ja dat vraag ik mij ook af! Geen idee!

Acties:
  • +1 Henk 'm!

  • TKroon
  • Registratie: December 2006
  • Niet online
Noord27 schreef op zondag 29 januari 2023 @ 17:49:
Dat gezegd hebbende.. Waar lees je het debiet af en waar stel je de pompsnelheid in? Dat zit toch niet verborgen achter het installateurs menu (5678)?
De pompsnelheid instellen zit wel in het installateursmenu, maar je kunt alleen de max beperken. Je kunt geen vaste waarde opgeven.

Daikin Altherma 3 LT 8 kW + 14,2 kWp PV


Acties:
  • 0 Henk 'm!

  • Thedutch
  • Registratie: Juli 2022
  • Laatst online: 01-02-2024
TKroon schreef op zondag 29 januari 2023 @ 22:04:
[...]


De pompsnelheid instellen zit wel in het installateursmenu, maar je kunt alleen de max beperken. Je kunt geen vaste waarde opgeven.
Wat is een gunstige waarde op de flow op te zetten?

Acties:
  • 0 Henk 'm!

  • edautz
  • Registratie: November 2015
  • Laatst online: 07:45

edautz

Meten is weten.

RonJ schreef op donderdag 26 januari 2023 @ 16:51:
[...]

Er is een BiZone kit te koop bij daikin om LT en HT zones te combineren (of eigenlijk, om en om te stoken), maar dat wordt een beetje kostbaar en ingewikkeld voor alleen die 2 lussen in de keuken.
RonJ,

Nog even nieuwsgierig hoe dit dan precies in elkaar zit. Je geeft aan om en om stoken. Wat is de frequentie dan van de omwisselingen tussen de zones?

En er lekker warmpjes bij zitten.


Acties:
  • 0 Henk 'm!

  • M-spec
  • Registratie: September 2004
  • Niet online
Thedutch schreef op zondag 29 januari 2023 @ 17:34:
[...]


Er zijn zoveel verschillende instellingen die je kunt aanpassen, dat ik door de bomen het bos niet meer zie.

Maar oké. Ik heb een 8kW wp, de flow die ik nu heb gezien max is rond de 20(debiet). Maar geen idee of dat echt het maximale is. Vloerverwarming beneden en boven. Thermostaat staat op 20,5c. De kamertemperatuur loopt naar 22,0c voordat hij afslaat. Daarna duurt het wel heel lang voordat hij weer aanslaat.

Heb delta T nu op 5. Stooklijn Max 34c bij -10(buiten temp), Min. 27c bij 18 graden(buiten temp). Instelpuntbereik: Minimum instelpunt verwarming is 27c en maximaal is 45c. Instelpuntbereik thermostaat: Min. instelpunt verwarming 16c en max. instelpunt verwarming 22c.Overshoot op 1.
Warmwater: 47c en hysterisis op 3c.
Buh 2 bij -12c aan.
Antifrost staat uit.

Zo'n beetje mijn instellingen. 8)7
Niemand verwacht dat je weet wat alle instellingen doen. Dat weet ik ook niet, laat staan welke regeling er soms achter verstopt zit en welke waar nog meer invloed op hebben. Zo heb ik bijvoorbeeld nog een vraag bij Daikin uit staan. Lees je goed in voordat je dingen wilt gaat wijzigen en waarom je dat zou willen doen..

Zoals ik het begrijp ben je de laatste paar procenten efficiëntie aan het opzoeken en het in de basis wel aardig goed staat. Dus je niet zo druk maken.

Die ∆T van 5°C moet je ook niet lager willen zetten met een flow max 20l/min. Die flow is prima en incl wat overshoot kan de WP zijn maximale afgifte wel halen/afgeven. Alleen niet meer als je die ∆T omlaag zou zetten. Dan maak je van je 8kW WP in principe een 4 of 6kW.
Thedutch schreef op zondag 29 januari 2023 @ 22:06:
[...]


Wat is een gunstige waarde op de flow op te zetten?
Waarom vraag je je dit af? Afblijven :P Die kan je hooguit beperken en dat wil je niet. Belangrijk voor een WP ivm die ∆T en warmte afgifte!

R7 5800X3D | RTX 3090 | C6H X370 | Evolv customloop | PV: 8500Wp ; 24x LG Neon2 ; SMA STP 8.0 | Daikin EHVX 6kW | custom smart grid + EVSE


Acties:
  • 0 Henk 'm!

  • M-spec
  • Registratie: September 2004
  • Niet online
Noord27 schreef op zondag 29 januari 2023 @ 17:49:
Dat gezegd hebbende.. Waar lees je het debiet af en waar stel je de pompsnelheid in? Dat zit toch niet verborgen achter het installateurs menu (5678)?
Het debiet/flow lees ik af in het sensoren info menu onderaan. Geen installateursmenu voor nodig. Maximale pompsnelheid ook niet beperken.

R7 5800X3D | RTX 3090 | C6H X370 | Evolv customloop | PV: 8500Wp ; 24x LG Neon2 ; SMA STP 8.0 | Daikin EHVX 6kW | custom smart grid + EVSE


Acties:
  • 0 Henk 'm!

  • pegagus
  • Registratie: Oktober 2002
  • Laatst online: 13-10 18:08
zekerz schreef op vrijdag 27 januari 2023 @ 22:03:
[...]


Bedankt!
We hadden sinds september al een order bij Saman staan voor ons huidige huis, deze konden we gelukkig overzetten naar ons nieuwe huis. Installatie is gepland voor november.
Ik sta sinds november op de wachtlijst. Kreeg van de week wel weer een mailtje, maar vooral dat ik op de wachtlijst sta en dat ze op korte termijn enkel hybride toestellen beschikbaar hebben.

Acties:
  • 0 Henk 'm!

  • MajaMestreech
  • Registratie: Februari 2022
  • Laatst online: 12-10 19:46
Heeft iemand al eens de Vertrekwater temperatuur aangegeven door de WP vergeleken met de werkelijke temperatuur van de uitgaande CV leiding? Idem voor de retourwater temperatuur?

Zijn hier bij jullie verschillen en zo ja, hoeveel graden?

Acties:
  • +1 Henk 'm!
edautz schreef op zondag 29 januari 2023 @ 22:44:
[...]


RonJ,

Nog even nieuwsgierig hoe dit dan precies in elkaar zit. Je geeft aan om en om stoken. Wat is de frequentie dan van de omwisselingen tussen de zones?
Foutje van mijn kant, ze hebben dit veranderd en het werkt nu met een apart pomp- en mixstation, die de temperatuur verlaagt voor de hoofdzone c.q. zone met de laagste afgiftetemperatuur. Dan werken beide dus volcontinu. Maargoed, dat doet dan eigenlijk hetzelfde als een mengverdeler voor vloerverwarming (e.g. aparte pomp + bijmengen retourwater), dus dan kan je net zogoed gewoon een mengverdeler gebruiken. Alleen de optie om een 2e elektronische regeling/thermostaat te hebben is dan een toegevoegde waarde.

All-electric.


Acties:
  • 0 Henk 'm!
MajaMestreech schreef op maandag 30 januari 2023 @ 08:42:
Heeft iemand al eens de Vertrekwater temperatuur aangegeven door de WP vergeleken met de werkelijke temperatuur van de uitgaande CV leiding? Idem voor de retourwater temperatuur?

Zijn hier bij jullie verschillen en zo ja, hoeveel graden?
Zie hier

All-electric.


Acties:
  • 0 Henk 'm!

  • TKroon
  • Registratie: December 2006
  • Niet online
Thedutch schreef op zondag 29 januari 2023 @ 22:06:
[...]


Wat is een gunstige waarde op de flow op te zetten?
Het beste is om de snelheid niet te beperken. De max dus op 100 te laten. Echter ik kreeg bijgeluiden uit de vloerverwarming, dus staat hij op max 80%. Niet ideaal, want hij doet nu maar 15,5-16 liter per minuut over 200 m2 vloerverwarming… Haalt nog steeds een delta T tussen de 4 en de 5, dus qua afgifte is het prima zo.

Daikin Altherma 3 LT 8 kW + 14,2 kWp PV


Acties:
  • 0 Henk 'm!

  • Thedutch
  • Registratie: Juli 2022
  • Laatst online: 01-02-2024
Dan nog 1 laatste vraag.

Het is toch gunstiger qua energieverbruik om een lage hysteresis te hebben voor het opwarmen van je boilervat ipv een hoge hys. omdat hij dan langer moet opwarmen en dus meer energie verbruikt? Ik heb nu op 47 graden met hyst. 3.

Acties:
  • 0 Henk 'm!

  • Bubbels79
  • Registratie: Oktober 2020
  • Laatst online: 20-07 22:21
M-spec schreef op zondag 29 januari 2023 @ 22:52:
[...]


Het debiet/flow lees ik af in het sensoren info menu onderaan. Geen installateursmenu voor nodig. Maximale pompsnelheid ook niet beperken.
Bij mij heeft Daikin de pompsnelheid voor monsteropname beperkt op 80%. Echter haal ik een flow van max 27. Heeft deze niet alleen een beperking tijdens bemonsteren totdat de compressor aan gaat?

14 * 365wp / SMA Tripower / 13gr zuid


Acties:
  • 0 Henk 'm!

  • MajaMestreech
  • Registratie: Februari 2022
  • Laatst online: 12-10 19:46
Sorry maar ik zie niet het gevraagde terug in jouw antwoord. Waar ik naar zoek is het verschil tussen de Vertrekwater Temperatuur aangegeven door de WP (bij de sensoren) en de werkelijk gemeten water temperatuur op de leiding direct onder de warmtepomp. Dit laatste zou je b.v. kunnen meten met een pompswitch of een temperatuurmeter. Ik zie bij mij grote verschillen, bij hogere temperaturen (bij 38 graden tot 4-5 graden) grotere verschillen dan bij lagere temperaturen (bij 28 graden 1-2 graden).

De sensoren zijn al vorig jaar vervangen om dit te verhelpen, maar het resultaat valt een beetje tegen. Als iemand weet hoe dit te ijken, dan ben ik ook geholpen. Bedankt.

Acties:
  • +1 Henk 'm!
MajaMestreech schreef op maandag 30 januari 2023 @ 10:53:
[...]

Sorry maar ik zie niet het gevraagde terug in jouw antwoord. Waar ik naar zoek is het verschil tussen de Vertrekwater Temperatuur aangegeven door de WP (bij de sensoren) en de werkelijk gemeten water temperatuur op de leiding direct onder de warmtepomp. Dit laatste zou je b.v. kunnen meten met een pompswitch of een temperatuurmeter. Ik zie bij mij grote verschillen, bij hogere temperaturen (bij 38 graden tot 4-5 graden) grotere verschillen dan bij lagere temperaturen (bij 28 graden 1-2 graden).

De sensoren zijn al vorig jaar vervangen om dit te verhelpen, maar het resultaat valt een beetje tegen. Als iemand weet hoe dit te ijken, dan ben ik ook geholpen. Bedankt.
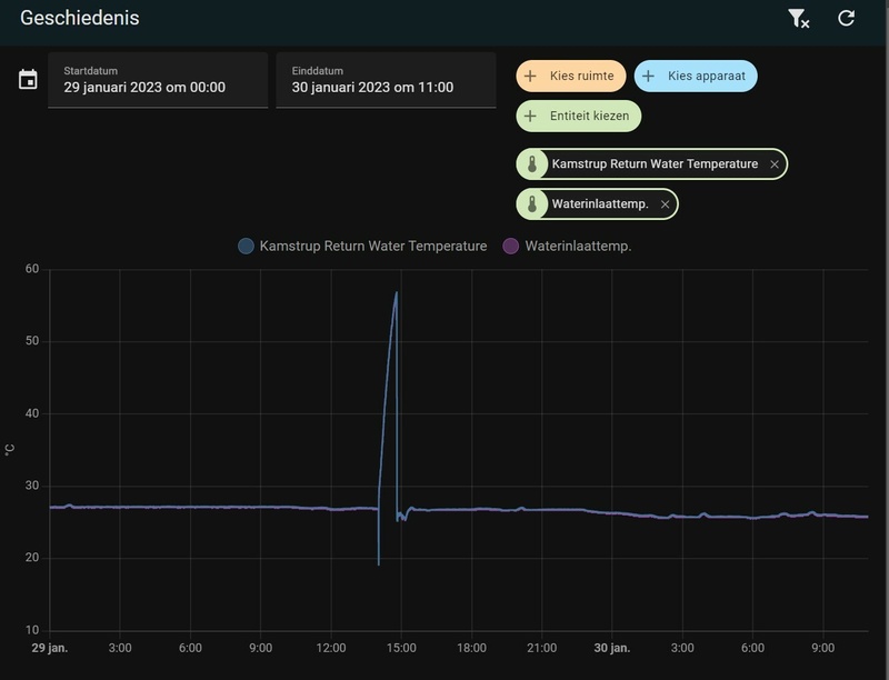
Waar meet je die externe "daadwerkelijke" waarden bij jou precies mee?

Bij mij zit er dus echt vrijwel géén verschil tussen de interne sensoren (uitgelezen dmv een ESPaltherma) en de temperaturen gemeten door de Kamstrup warmtemeter waarvan de sensoren op ~20cm van de aansluitingen op de WP zitten. Het verschil dat je hier nog ziet wordt imho wel verklaard door het verschil in meetresolutie c.q. afronding, e.g. de WP meet op 1 cijfer achter de komma, de Kamstrup met 2 cijfers.

Afbeeldingslocatie: https://tweakers.net/i/J7oqdcWE_aaZ1M6uEFBPaJHtrfA=/800x/filters:strip_icc():strip_exif()/f/image/ilnQQAGuvKh2tVOFYvjaUcL8.jpg?f=fotoalbum_large

Afbeeldingslocatie: https://tweakers.net/i/tYbyCISAHuh1CVw5PShTllKG3I4=/800x/filters:strip_icc():strip_exif()/f/image/jXBzYu3LtwSJt5wuWe0IGczC.jpg?f=fotoalbum_large

All-electric.


Acties:
  • 0 Henk 'm!

  • MajaMestreech
  • Registratie: Februari 2022
  • Laatst online: 12-10 19:46
RonJ schreef op maandag 30 januari 2023 @ 11:00:
[...]


Waar meet je die externe "daadwerkelijke" waarden bij jou precies mee?

Bij mij zit er dus echt vrijwel géén verschil tussen de interne sensoren (uitgelezen dmv een ESPaltherma) en de temperaturen gemeten door de Kamstrup warmtemeter waarvan de sensoren op ~20cm van de aansluitingen op de WP zitten. Het verschil dat je hier nog ziet wordt imho wel verklaard door het verschil in meetresolutie c.q. afronding, e.g. de WP meet op 1 cijfer achter de komma, de Kamstrup met 2 cijfers.

[Afbeelding]

[Afbeelding]
Bedankt en inderdaad bij jou nauwelijks verschil. Ik meet met een pompswitch direct onder het koppelstuk van de WP. Zojuist gemeten: vertrekwater temperatuur 32 graden, pompswitch 29 graden.
Op de VVW verdeler inlaat meet in op het analoge metertje 27.5 graden. Ik meng niet aanvoer/retourwater. Deze laatste zal gewoon warmteverlies zijn aangezien de WP op de eerste verdieping staat en de verdeler in de garage onderverdieping.
Maar toch 4.5 graden verschil tussen WP vertrekwater temperatuur en wat er werkelijk de vloer in gaat.

Acties:
  • +2 Henk 'm!
MajaMestreech schreef op maandag 30 januari 2023 @ 11:11:
[...]

Bedankt en inderdaad bij jou nauwelijks verschil. Ik meet met een pompswitch direct onder het koppelstuk van de WP. Zojuist gemeten: vertrekwater temperatuur 32 graden, pompswitch 29 graden.
Op de VVW verdeler inlaat meet in op het analoge metertje 27.5 graden. Ik meng niet aanvoer/retourwater. Deze laatste zal gewoon warmteverlies zijn aangezien de WP op de eerste verdieping staat en de verdeler in de garage onderverdieping.
Maar toch 4.5 graden verschil tussen WP vertrekwater temperatuur en wat er werkelijk de vloer in gaat.
Dat zegt denk ik vooral iets over de gebruikte metertjes, ik zou daar niet direct al te zware conclusies aan verbinden. Die zijn vooral bedoeld ter hele grove indicatie of om een pomp te regelen en zijn dus niet bedoeld om hele nauwkeurige metingen te doen. Als je het écht wilt weten moet je betere/geeikte digitale sensoren gaan gebruiken.

Hier klopt er ook helemaal geen reet van wat die analoge metertjes aangeven op de verdeler, die geven hier nu bijv. 20,5 aanvoer en 18 retour aan, terwijl je al meteen met je hand aanvoelt dat de verdeler veel warmer is dan de omgeving (21C), de retoursensor bij de warmtepomp (10m verderop in de garage) geeft weer 25,84 aan. Dat kan dus gewoon totaal niet kloppen. Ik beschouw die analoge metertjes dus als compleet waardeloos.

All-electric.


Acties:
  • 0 Henk 'm!

  • MajaMestreech
  • Registratie: Februari 2022
  • Laatst online: 12-10 19:46
RonJ schreef op maandag 30 januari 2023 @ 11:19:
[...]


Dat zegt denk ik vooral iets over de gebruikte metertjes, ik zou daar niet direct al te zware conclusies aan verbinden. Die zijn vooral bedoeld ter hele grove indicatie of om een pomp te regelen en zijn dus niet bedoeld om hele nauwkeurige metingen te doen. Als je het écht wilt weten moet je betere/geeikte digitale sensoren gaan gebruiken.

Hier klopt er ook helemaal geen reet van wat die analoge metertjes aangeven op de verdeler, die geven hier nu bijv. 20,5 aanvoer en 18 retour aan, terwijl je al meteen met je hand aanvoelt dat de verdeler veel warmer is dan de omgeving (21C), de retoursensor bij de warmtepomp (10m verderop in de garage) geeft weer 25,84 aan. Dat kan dus gewoon totaal niet kloppen. Ik beschouw die analoge metertjes dus als compleet waardeloos.
Ik snap je reactie, echter heb de onnauwkeurigheid van de gebruikte meterjes in acht genomen. Als ik n.l. de pompswitch bij de verdeler op de aanvoerleiding aansluit, dan meet ik nagenoeg dezelfde temperatuur tussen pompswitch en analoge meter van de verdeler. Dus daarmee sluit ik onnauwkeurigheid redelijk uit.

Ik heb het type EHBX08EF6V en benieuwd of anderen met hetzelfde type ook afwijkingen constateren.

Acties:
  • 0 Henk 'm!

  • Corne-P
  • Registratie: Februari 2010
  • Laatst online: 15-01 20:13
warhamstr schreef op zondag 14 augustus 2022 @ 12:20:
[...]

Can confirm. Bij mij was de verkeerde L (blauwe draad) aangesloten in de werkschakelaar. Hierdoor had de BUH geen voeding en werd de 60°C nooit gehaald.

De Daikin Eye werd pas rood toen we het sww opgemaakt hadden en hierdoor de, toch al falende legionellarun, niet afgemaakt kon worden.

(heb zelf de aders omgewisseld en het probleem is opgelost)[Afbeelding]
Ik bedacht me zojuist dat ik eerder een foto van de aansluiting van de BUH voorbij heb zien komen.
Dat was dus bovenstaande post,

@warhamstr Welk model heb jij precies?

Acties:
  • 0 Henk 'm!

  • warhamstr
  • Registratie: Augustus 2008
  • Laatst online: 26-12-2023
Corne-P schreef op maandag 30 januari 2023 @ 15:41:
[...]


Ik bedacht me zojuist dat ik eerder een foto van de aansluiting van de BUH voorbij heb zien komen.
Dat was dus bovenstaande post,

@warhamstr Welk model heb jij precies?
Een 4kw vloermodel met 3kw buh

P50/Xeon E3-1505M/64GB/2Tb/Q M2000M 4GB/4K


Acties:
  • 0 Henk 'm!

  • M-spec
  • Registratie: September 2004
  • Niet online
TKroon schreef op maandag 30 januari 2023 @ 09:12:
[...]


Het beste is om de snelheid niet te beperken. De max dus op 100 te laten. Echter ik kreeg bijgeluiden uit de vloerverwarming, dus staat hij op max 80%. Niet ideaal, want hij doet nu maar 15,5-16 liter per minuut over 200 m2 vloerverwarming… Haalt nog steeds een delta T tussen de 4 en de 5, dus qua afgifte is het prima zo.
Als het voor jou voldoet kan je het zo laten maar helaas zal je de 8kW WP (~7kW <0°C) niet volledig kunnen benutten.

Het systeem zal met de huidige flow en ∆T maximaal 5400W aan vermogen kunnen afgeven. Even los van evt overshoot/uitschieters boven de ∆T.

Namelijk als volgt:
15,5l/min naar (m³/s) ; 0,000258…×(998×4190×5) = ~5400W. En bij 16l/min is dit 5575W.
Voor 8000W betekend dit een ∆T van 7,4.

Een vereenvoudigde som die in de buurt komt met afgiftevermogen in Watt: Flow(l/min) x 70 x ∆T. (Eigenlijk moet men eventueel glycolgehalte ook nog meenemen in de soortelijke warmte mocht dat al van toepassing zijn)


Met een ∆T 6 en wat standaard overshoot kom je er ook al wel denk ik. Mocht je de ∆T willen verhogen zal je evenredig de stooklijn moeten verhogen om ongeveer dezelfde retourtemp te halen.
Bubbels79 schreef op maandag 30 januari 2023 @ 10:12:
[...]


Bij mij heeft Daikin de pompsnelheid voor monsteropname beperkt op 80%. Echter haal ik een flow van max 27. Heeft deze niet alleen een beperking tijdens bemonsteren totdat de compressor aan gaat?
Klopt. Dat is alleen tijdens monsteropname. Bij inschakeling compressor zal het systeem de flow weer afregelen op de warmtevraag.

[ Voor 6% gewijzigd door M-spec op 30-01-2023 17:39 ]

R7 5800X3D | RTX 3090 | C6H X370 | Evolv customloop | PV: 8500Wp ; 24x LG Neon2 ; SMA STP 8.0 | Daikin EHVX 6kW | custom smart grid + EVSE


Acties:
  • 0 Henk 'm!

  • TKroon
  • Registratie: December 2006
  • Niet online
@M-spec Precies. Ik moet nog uitzoeken waar de fluittoon vandaan komt, en afhankelijk daarvan kijk ik of het op te lossen is. Het enige voordeel van een nog lagere delta T is dat de Ta dan nog iets lager kan. Met name als het buiten koud is is dat een voordeel dat het iets efficiënter is. Maar ik krijg het huis ook met vorst met een Ta van 31 graden prima warm. Dus mocht het nog eens -12 worden zoals twee jaar geleden zal 33 graden wellicht ook voldoende zijn.

Daikin Altherma 3 LT 8 kW + 14,2 kWp PV


Acties:
  • 0 Henk 'm!

  • kepler
  • Registratie: Maart 2002
  • Laatst online: 07:18
TKroon schreef op maandag 30 januari 2023 @ 20:02:
@M-spec Precies. Ik moet nog uitzoeken waar de fluittoon vandaan komt, en afhankelijk daarvan kijk ik of het op te lossen is. Het enige voordeel van een nog lagere delta T is dat de Ta dan nog iets lager kan. Met name als het buiten koud is is dat een voordeel dat het iets efficiënter is. Maar ik krijg het huis ook met vorst met een Ta van 31 graden prima warm. Dus mocht het nog eens -12 worden zoals twee jaar geleden zal 33 graden wellicht ook voldoende zijn.
Ik heb een garantie ding lopen bij Daikin, wij hebben ook een fluittoon bij hoge flow. Dat schijnt een productiefout te zijn in de warmtewisselaar oid. Daar is in mei (vorig jaar) een Daikin monteur geweest om te kijken, er loopt een dossier en ik zit onze installateur achter de broek om dit te laten fixen via Daikin.

Acties:
  • 0 Henk 'm!

  • Thedutch
  • Registratie: Juli 2022
  • Laatst online: 01-02-2024
TKroon schreef op maandag 30 januari 2023 @ 20:02:
@M-spec Precies. Ik moet nog uitzoeken waar de fluittoon vandaan komt, en afhankelijk daarvan kijk ik of het op te lossen is. Het enige voordeel van een nog lagere delta T is dat de Ta dan nog iets lager kan. Met name als het buiten koud is is dat een voordeel dat het iets efficiënter is. Maar ik krijg het huis ook met vorst met een Ta van 31 graden prima warm. Dus mocht het nog eens -12 worden zoals twee jaar geleden zal 33 graden wellicht ook voldoende zijn.
Die fluittoon zit dat niet in een onderdeel wat tussen de buizen vastgemaakt is door de installateur?

Acties:
  • 0 Henk 'm!

  • Thedutch
  • Registratie: Juli 2022
  • Laatst online: 01-02-2024
@M-spec heb jij ook instellingen in het excel bestand staan?:P

Acties:
  • 0 Henk 'm!

  • Bubbels79
  • Registratie: Oktober 2020
  • Laatst online: 20-07 22:21
TKroon schreef op maandag 30 januari 2023 @ 09:12:
[...]


Het beste is om de snelheid niet te beperken. De max dus op 100 te laten. Echter ik kreeg bijgeluiden uit de vloerverwarming, dus staat hij op max 80%. Niet ideaal, want hij doet nu maar 15,5-16 liter per minuut over 200 m2 vloerverwarming… Haalt nog steeds een delta T tussen de 4 en de 5, dus qua afgifte is het prima zo.
Maar waar kun je het max debiet van de pomp dan beperken? Of is deze afhankelijk van de lengte en diameter van de leidingen?

14 * 365wp / SMA Tripower / 13gr zuid


Acties:
  • 0 Henk 'm!

  • TKroon
  • Registratie: December 2006
  • Niet online
kepler schreef op maandag 30 januari 2023 @ 20:16:
[...]
Ik heb een garantie ding lopen bij Daikin, wij hebben ook een fluittoon bij hoge flow. Dat schijnt een productiefout te zijn in de warmtewisselaar oid. Daar is in mei (vorig jaar) een Daikin monteur geweest om te kijken, er loopt een dossier en ik zit onze installateur achter de broek om dit te laten fixen via Daikin.
Interessant. Kun je me op de hoogte houden? Een gedetailleerdere klachtbeschrijving van mijn situatie: ik hoor de fluittoon overal in de buurt van waar de leidingen naar de verdelers lopen. Dus in het traphuis, maar ook in de woonkamer en toilet die tegen de muur van de schacht grenzen. Het is echt vervelend, en je hoort het ook als het niet helemaal stil is in huis. Bij de verdelers zelf is het geluid niet direct harder, dus hoewel er van die beruchte “knietjes” gebruikt zijn voor de 90-graden bochten, verdenk ik die niet. Hier heeft de installateur van de warmtepomp overigens niets mee te maken.

Ik kreeg de tip van een tweaker om eens met een schroevendraaier te luisteren door de schroevendraaier op meerdere plekken tegen het leidingwerk te houden, en dan het handvat tegen mijn oor. Op die manier worden de trillingen doorgegeven en zou ik beter kunnen achterhalen waar het probleem vandaan komt. Maar dat moet ik nog doen.

Daikin Altherma 3 LT 8 kW + 14,2 kWp PV


Acties:
  • 0 Henk 'm!

  • TKroon
  • Registratie: December 2006
  • Niet online
Bubbels79 schreef op maandag 30 januari 2023 @ 20:45:
[...]


Maar waar kun je het max debiet van de pomp dan beperken? Of is deze afhankelijk van de lengte en diameter van de leidingen?
In de instellingen van de Daikin, je doet het dus softwarematig. Als je als installateur inlogt krijg je in een van de menu’s de optie “pompsnelheid”. Of dit in het menu “Hoofdzone” is weet ik even niet precies, maar je vindt hem wel.

Ik ben geen vloerverwarmingsspecialist, maar ik verwacht dat je 25 liter per minuut met elke vloerverwarming wel moet kunnen halen. De leidingen naar de verdeler zelf moet natuurlijk wel voldoende zijn, als daar maar een rietje naartoe loopt past het niet ;)

Daikin Altherma 3 LT 8 kW + 14,2 kWp PV


Acties:
  • 0 Henk 'm!

  • Timple
  • Registratie: November 2007
  • Laatst online: 12-10 17:16

Timple

Live hulp gevraagd!

Momenteel is mijn tapwater 37 graden met setpoint op 54 graden.
Toch gaat de warmtepomp niet het tapwater verwarmen. Iemand dit wel eens meegemaakt?

Relevante settings:
"Enkel warmhouden" -> geen programma dus
Hysterese 3 graden
Voorrang voor ruimteverwarming -> uit

Het issue is nu aanwezig, een restart helpt niet. De tank is zal uren lang te koud, dus ik verwacht geen anti-pendel setting ofzo. Ook heb ik al weken niet meer aan de instellingen gezeten.

Iemand nog een idee wat ik zou kunnen checken?

Afbeeldingslocatie: https://tweakers.net/i/hDggdVrKhC1r0AYtoIpnP6gvWvU=/800x/filters:strip_icc():strip_exif()/f/image/Edzsn1Ro6y3BnCFg0lcqGYHd.jpg?f=fotoalbum_large

[ Voor 3% gewijzigd door Timple op 31-01-2023 09:56 ]


Acties:
  • +1 Henk 'm!

  • Ottie93
  • Registratie: Oktober 2013
  • Laatst online: 10-10 16:28
Ik heb geen oplossing voor je probleem helaas, maar waarom staat er zo veel druk op je systeem? Ik dacht dat het altijd verstandig is om 1,5-2 bar max te hebben?

Weet weinig, leert veel


Acties:
  • 0 Henk 'm!

  • Thedutch
  • Registratie: Juli 2022
  • Laatst online: 01-02-2024
Timple schreef op dinsdag 31 januari 2023 @ 09:56:
Live hulp gevraagd!

Momenteel is mijn tapwater 37 graden met setpoint op 54 graden.
Toch gaat de warmtepomp niet het tapwater verwarmen. Iemand dit wel eens meegemaakt?

Relevante settings:
"Enkel warmhouden" -> geen programma dus
Hysterese 3 graden
Voorrang voor ruimteverwarming -> uit

Het issue is nu aanwezig, een restart helpt niet. De tank is zal uren lang te koud, dus ik verwacht geen anti-pendel setting ofzo. Ook heb ik al weken niet meer aan de instellingen gezeten.

Iemand nog een idee wat ik zou kunnen checken?

[Afbeelding]
Timple schreef op dinsdag 31 januari 2023 @ 09:56:
Live hulp gevraagd!

Momenteel is mijn tapwater 37 graden met setpoint op 54 graden.
Toch gaat de warmtepomp niet het tapwater verwarmen. Iemand dit wel eens meegemaakt?

Relevante settings:
"Enkel warmhouden" -> geen programma dus
Hysterese 3 graden
Voorrang voor ruimteverwarming -> uit

Het issue is nu aanwezig, een restart helpt niet. De tank is zal uren lang te koud, dus ik verwacht geen anti-pendel setting ofzo. Ook heb ik al weken niet meer aan de instellingen gezeten.

Iemand nog een idee wat ik zou kunnen checken?

[Afbeelding]
Ja ik heb dit vorige week ook meegemaakt.
Als je nu de temp. een graad omhoog doet, gaat hij dan wel verwarmen?

Acties:
  • 0 Henk 'm!

  • Timple
  • Registratie: November 2007
  • Laatst online: 12-10 17:16

Timple

Ottie93 schreef op dinsdag 31 januari 2023 @ 10:37:
[...]


Ik heb geen oplossing voor je probleem helaas, maar waarom staat er zo veel druk op je systeem? Ik dacht dat het altijd verstandig is om 1,5-2 bar max te hebben?
Geen idee? Volgens de specsheet kan hij tot 3 Bar.
Thedutch schreef op dinsdag 31 januari 2023 @ 10:53:
Ja ik heb dit vorige week ook meegemaakt.
Als je nu de temp. een graad omhoog doet, gaat hij dan wel verwarmen?
Neen, helaas.

Acties:
  • 0 Henk 'm!

  • Thedutch
  • Registratie: Juli 2022
  • Laatst online: 01-02-2024
Timple schreef op dinsdag 31 januari 2023 @ 10:59:
[...]

Geen idee? Volgens de specsheet kan hij tot 3 Bar.


[...]

Neen, helaas.
Als je het vat nu eens uitschakelt en daarna weer inschakelt onder het kopje 'in werking'?

Acties:
  • 0 Henk 'm!

  • Driek
  • Registratie: Maart 2002
  • Laatst online: 13-10 20:23
gesproken over bar, ik zie dat mijn druk inmiddels onder de 1.5 zit, namelijk 1.3.

Ik heb het nog nooit bijgevuld dus ben even aan het kijken hoe of wat.
De enige plek die ik zie is te zien links op onderstaande foto.
Afbeeldingslocatie: https://tweakers.net/i/UV0iBwmA_VF-g_v8-XtwQk4dhV4=/x800/filters:strip_icc():strip_exif()/f/image/0v6i8GyLv3OrzHevtMyJywBA.jpg?f=fotoalbum_large

Mijn vragen:
- is dat de juiste plaats?
- moet het apparaat uit als ik bijvul? En zo ja hoe kan ik dan zien dat ik de juiste druk heb.
- moet ik na bijvullen nog ontluchten?

Tijd van werken, tijd van rusten


Acties:
  • 0 Henk 'm!

  • Timple
  • Registratie: November 2007
  • Laatst online: 12-10 17:16

Timple

En ja hoor, ineens vond ie het toch wel nodig:

Afbeeldingslocatie: https://tweakers.net/i/PAkV0J_actcLJ37iNEFNSJ3o5AQ=/full-fit-in/4000x4000/filters:no_upscale():fill(white):strip_exif()/f/image/VmqAryHHWQudVonVLo4EqGKz.png?f=user_large

Ik heb verder nergens meer aangezeten sinds mijn post...

Hoe ga ik zoiets in de toekomst nou voorkomen :/

Acties:
  • 0 Henk 'm!

  • benthouse
  • Registratie: November 2009
  • Laatst online: 04-10 15:34
Iemand een idee waar een eventuele externe buitenvoeler aangesloten moet worden in de Daikin monoblock EDLA09 serie? Moet ik de huidige (interne) sensor losnemen?
Is het een stekkerverbinding of kan dit via de klemmenstrook?
De documentatie verwijst naar de handleiding van de EKRSCA1 buitenvoeler maar die zegt weer niets over waar de voeler aangesloten moet worden op d eunit.
Daikin en documentatie lijkt niet altijd een goede combinatie......

Acties:
  • +1 Henk 'm!

  • wtenboske
  • Registratie: Februari 2022
  • Laatst online: 07-02 11:17
benthouse schreef op dinsdag 31 januari 2023 @ 16:28:
Iemand een idee waar een eventuele externe buitenvoeler aangesloten moet worden in de Daikin monoblock EDLA09 serie? Moet ik de huidige (interne) sensor losnemen?
Is het een stekkerverbinding of kan dit via de klemmenstrook?
De documentatie verwijst naar de handleiding van de EKRSCA1 buitenvoeler maar die zegt weer niets over waar de voeler aangesloten moet worden op d eunit.
Daikin en documentatie lijkt niet altijd een goede combinatie......
Volgens mij staat 'ie hier rechts. Is pagina 41/16 van de binnenunit installatiehandleiding (voor mijn EHBX08E6V dan)

Afbeeldingslocatie: https://tweakers.net/i/6oVK2fiVw1tGESt6qbW4YwRRgfc=/800x/filters:strip_icc():strip_exif()/f/image/BGPpt5jOtqFTIk494axfF5Zo.jpg?f=fotoalbum_large
Afbeeldingslocatie: https://tweakers.net/i/r6Ze6nM0VrG5XLghma8_74TjaG0=/800x/filters:strip_icc():strip_exif()/f/image/OhfC5lPUGBcALWprknrIZsaa.jpg?f=fotoalbum_large

[ Voor 31% gewijzigd door wtenboske op 03-02-2023 12:03 ]


Acties:
  • 0 Henk 'm!

  • MBgek
  • Registratie: Mei 2011
  • Laatst online: 00:45
Timple schreef op dinsdag 31 januari 2023 @ 12:32:
En ja hoor, ineens vond ie het toch wel nodig:

[Afbeelding]

Ik heb verder nergens meer aangezeten sinds mijn post...

Hoe ga ik zoiets in de toekomst nou voorkomen :/
Zonder dat je nu iets gevonden hebt ga je daar helaas nooit achter komen, wat je kan doen de volgende keer als je dit probleem weer hebt is even 5 minuten de spanning van het hele systeem af zetten, dus met de werkschakelaar op de buitenunit of -als je die hebt- de eigen groep in de meterkast.

Vaak zijn dit soort vage dingen dan weer weg.

Acties:
  • 0 Henk 'm!

  • M-spec
  • Registratie: September 2004
  • Niet online
Thedutch schreef op maandag 30 januari 2023 @ 20:37:
@M-spec heb jij ook instellingen in het excel bestand staan?:P
Nee dat heb ik nog niet gedaan. Ik ben nog regelmatig nog wat instellingen aan het wijzigen en testen. Gewoon omdat het kan. :+ Ookal heb ik voor mijn situatie al wel een
prima basis van instellingen. Vul m nog wel een keer in.

R7 5800X3D | RTX 3090 | C6H X370 | Evolv customloop | PV: 8500Wp ; 24x LG Neon2 ; SMA STP 8.0 | Daikin EHVX 6kW | custom smart grid + EVSE


Acties:
  • +1 Henk 'm!

  • M-spec
  • Registratie: September 2004
  • Niet online
Ik heb nog contact met Daikin techsupport gehad. Een vraag gesteld over het gedrag/aansturing van mijn compressor bij ingeschakelde modulatie op de stooklijn.


Mijn mail:
Betreft binnen- en buitenunit type EHVX08S23EJV6 en ERGA06EAV3.

Als eerste heb ik technische vraag mbt de interne aansturing van de inverter compressor: - Bij een zelfde vertrekwatertemperatuur van 29°C met ∆T 4, op teruggeregeld afgiftevermogen en flow over vloerverwarming (7l ipv max 21 l/min), merk ik een duidelijk verschil op in aansturing met en zonder modulatie. Zonder modulatie van de stooklijn blijft het toerental van de invertercompressor op dit moment mooi rustig en constant op 840rpm. Met modulatie blijft het compressortoerental op exact dezelfde warmtevraag en vertrekwatertemp echter om de minuut tussen 480-1080rpm oscilleren terwijl het gemiddelde vermogen wel ongeveer gelijk blijft met 450W. Deze oscillatie is niet aanwezig op een hoger compressor vermogen vanaf zeg maar 800W en hoger.

Het oscillerende patroon van toerental is ook terug te zien in de vertekwatertemp terwijl de dampleidingtemp wel uren lang vrij constant blijft (39-41°C). Andersom, dus zonder modulatie, blijft de vertrekwatertemp constant en wisselt de damp- koelmiddel- en warmtewisselaar temperatuur juist elke 20min. (Zie afbeeldingen bijlage)

Hoe ontstaat dit gedrag en heeft dit invloed op de levensduur? Setpoint aanhouden op modulatie heeft op zich mijn voorkeur, tenminste zo ver als de buitentemperatuur en minimaal afgifte vermogen dat toe staat. Maar als technisch persoon maak ik mij wel een beetje zorgen over dit gedrag.
Afbeeldingslocatie: https://tweakers.net/i/7HSV1GwtMNw48c6wCSPrg_6DRAM=/234x176/filters:strip_icc():strip_exif()/f/image/9OS1z0KWvDVAMVoZHaPiyCme.jpg?f=fotoalbum_medium

Afbeeldingslocatie: https://tweakers.net/i/jeLmbC1Ik121dfaVox2OXdLKu8g=/234x176/filters:strip_icc():strip_exif()/f/image/N67QQMHeG4KlKfxIAPmITlJQ.jpg?f=fotoalbum_medium


In een reactie helaas nog geen bevredigend antwoord gekregen :
Goedemiddag,

Bij modulatie, ik neem aan dat u daarmee de modulatie voor de aanvoerwater temperatuur bedoelt. Hierdoor kan de software rekening houden met het aanpassen van de aanvoerwater als de tijd voor het aanwarmen van de ruimte te lang duurt, of een te stijle kamertemperatuur stijging tot gevolg heeft. Dat is wat we weten over de werking, hoe exact de berekeningswijze en de gevolgen daarvan zijn, daar hebben wij geen kennis van, ook krijgen wij daar geen inzage in.
Daarop heb ik in een reactie gevraagd of het doorgezet kan worden naar de software/engineerings afdeling want ik wil wel graag weten of dit bekend is, zo hoort of dat er een update voor moet komen om dit te corrigeren. Belangrijkste vraag blijft of dit de levensduur zal beperken. Wordt dus vervolgt.

R7 5800X3D | RTX 3090 | C6H X370 | Evolv customloop | PV: 8500Wp ; 24x LG Neon2 ; SMA STP 8.0 | Daikin EHVX 6kW | custom smart grid + EVSE


Acties:
  • 0 Henk 'm!

  • Corne-P
  • Registratie: Februari 2010
  • Laatst online: 15-01 20:13
Ik zag het in een oudere post van je ja. Een EHVX04S23EJ6V. De mijne is dan alleen een EHVH08S18EJ6V maar de back up heater is van dezelfde specificatie.
Maar ben ik nu dan de enige die het niet lijkt te snappen. Ik vind het heel mooi dat het zo bij jou werkt, maar als er toch maar een 3kW BUH in zit en de grijze en lichtblauwe kabel niet aangesloten hoeven te worden dan hadden ze die er net zo goed uit kunnen laten :? . Zou je met die grijze en lichtblauwe aangesloten dan een 6kW BUH hebben?
Anders is onderstaande informatie alleen nog maar meer verwarrend…. :X
Afbeeldingslocatie: https://tweakers.net/i/hs3MQJn1SSlUCaG19ABlqlHhMTQ=/x800/filters:strip_icc():strip_exif()/f/image/Cf82HXMFJgrpnWfgOxeWOO9h.jpg?f=fotoalbum_large

Afbeeldingslocatie: https://tweakers.net/i/KR_V1IYUMToMxDZ_0dPrk4oxIEE=/x800/filters:strip_icc():strip_exif()/f/image/AarR6rkjhsxXy0yfqZYpd1tw.jpg?f=fotoalbum_large

Edit: Of zou het zo kunnen zijn dat je dmv een kookgroep de belasting over 2 fases verdeeld maar dat de capaciteit van de BUH 3kW blijft?
Al staat er ook in het boek 2,4 of 6 en geen 3 8)7

[ Voor 6% gewijzigd door Corne-P op 31-01-2023 22:46 ]


Acties:
  • 0 Henk 'm!

  • warhamstr
  • Registratie: Augustus 2008
  • Laatst online: 26-12-2023
Corne-P schreef op dinsdag 31 januari 2023 @ 21:51:
[...]
...3kW BUH in zit en de grijze en lichtblauwe kabel niet aangesloten hoeven te worden dan hadden ze die er net zo goed uit kunnen laten :? ....
Begreep van m'n 'installateur' toentertijd dat die andere ader in andere landen/regios wél gebruikt of er bij aangesloten moeten worden.

P50/Xeon E3-1505M/64GB/2Tb/Q M2000M 4GB/4K


Acties:
  • 0 Henk 'm!

  • warhamstr
  • Registratie: Augustus 2008
  • Laatst online: 26-12-2023
Geldt voor jou (en mij) dan niet het bovenste schema? ze gebruiken gewoon 1 type kabel (met meerdere aders, en dus ook een aantal overbodige adres, in het geval van een 3kw buh).

[ Voor 9% gewijzigd door warhamstr op 01-02-2023 07:55 ]

P50/Xeon E3-1505M/64GB/2Tb/Q M2000M 4GB/4K


Acties:
  • 0 Henk 'm!

  • Corne-P
  • Registratie: Februari 2010
  • Laatst online: 15-01 20:13
warhamstr schreef op woensdag 1 februari 2023 @ 07:44:
[...]

Begreep van m'n 'installateur' toentertijd dat die andere ader in andere landen/regios wél gebruikt of er bij aangesloten moeten worden.
Dat zou inderdaad het geval kunnen zijn bij de 6V met 6T1 versie aangezien er daar geen nul draad aangesloten zit. Misschien dat dat in bijvoorbeeld België wel van toepassing is maar hier zeker niet. Daar durf ik geen uitspraken over te doen.
warhamstr schreef op woensdag 1 februari 2023 @ 07:46:
[...]

Geldt voor jou (en mij) dan niet het bovenste schema? ze gebruiken gewoon 1 type kabel (met meerdere aders, en dus ook een aantal overbodige adres, in het geval van een 3kw buh).
Daar heb ik ook over gedacht maar dan klopt de informatie in de handleiding ook niet. Die bovenste is namelijk voor een 3V versie en wij hebben allebei een 6V.

Acties:
  • +1 Henk 'm!

  • ArjanK1981
  • Registratie: December 2022
  • Niet online
kepler schreef op maandag 30 januari 2023 @ 20:16:
[...]
Ik heb een garantie ding lopen bij Daikin, wij hebben ook een fluittoon bij hoge flow. Dat schijnt een productiefout te zijn in de warmtewisselaar oid. Daar is in mei (vorig jaar) een Daikin monteur geweest om te kijken, er loopt een dossier en ik zit onze installateur achter de broek om dit te laten fixen via Daikin.
Mocht je nieuws hebben, dan hou ik me ook aanbevolen! Ik hoor hier namelijk ook af en toe een fluittoon; het lijkt echt uit de Daikin te komen (of misschien het installatiewerk er direct achter). Heb het idee dat dit alleen is bij lage buitentemperaturen/hoge(re) aanvoertemperaturen. Het duurt ook maar even, een minuutje of zo. De fluit wordt steeds hoger en dan is het uiteindelijk weer weg.
Onze WP is geïnstalleerd in oktober.

Acties:
  • +1 Henk 'm!

  • pegagus
  • Registratie: Oktober 2002
  • Laatst online: 13-10 18:08
Corne-P schreef op woensdag 1 februari 2023 @ 10:11:
[...]


Dat zou inderdaad het geval kunnen zijn bij de 6V met 6T1 versie aangezien er daar geen nul draad aangesloten zit. Misschien dat dat in bijvoorbeeld België wel van toepassing is maar hier zeker niet. Daar durf ik geen uitspraken over te doen.


[...]


Daar heb ik ook over gedacht maar dan klopt de informatie in de handleiding ook niet. Die bovenste is namelijk voor een 3V versie en wij hebben allebei een 6V.
Hoe kan een dergelijk apparaat zonder nul functioneren? De meeste besturingselektronica wordt gevoed met 230V. Is het niet juist voor de Belgen bedoeld, die op sommige plekken 3x220V hebben? 3-fase aansluiting zonder nul-leider zie je in Nederland enkel in industriële installaties of in oude zooi.

Volgens mij zijn er 3 smaken om het aan te sluiten (heel in het algmeen):

- 1 groep en 2 draden (1x fase en 1x nul)
- 2 groepen 4 draden (2x fasen en 2x nul) in kookgroepconfiguratie, waarbij beiden gelijktijdig schakelen.
- 1 3fase groep 4 draden (3x fase en 1x nul)

Een draad niet gebruiken (als in 3 draden aansluiten en 1 niet, dat is volgens mij een nogo.

[ Voor 17% gewijzigd door pegagus op 01-02-2023 15:20 ]


Acties:
  • +1 Henk 'm!

  • Shindrac
  • Registratie: December 2022
  • Laatst online: 31-07 12:17
ArjanK1981 schreef op woensdag 1 februari 2023 @ 14:36:
[...]


Mocht je nieuws hebben, dan hou ik me ook aanbevolen! Ik hoor hier namelijk ook af en toe een fluittoon; het lijkt echt uit de Daikin te komen (of misschien het installatiewerk er direct achter). Heb het idee dat dit alleen is bij lage buitentemperaturen/hoge(re) aanvoertemperaturen. Het duurt ook maar even, een minuutje of zo. De fluit wordt steeds hoger en dan is het uiteindelijk weer weg.
Onze WP is geïnstalleerd in oktober.
Hier hebben wij ook last van. Benieuwd wat er uit de bus komt.

Acties:
  • 0 Henk 'm!

  • hilgerink
  • Registratie: Januari 2023
  • Laatst online: 20-01 20:16
M-spec schreef op maandag 30 januari 2023 @ 17:10:
[...]


Als het voor jou voldoet kan je het zo laten maar helaas zal je de 8kW WP (~7kW <0°C) niet volledig kunnen benutten.

Het systeem zal met de huidige flow en ∆T maximaal 5400W aan vermogen kunnen afgeven. Even los van evt overshoot/uitschieters boven de ∆T.

Namelijk als volgt:
15,5l/min naar (m³/s) ; 0,000258…×(998×4190×5) = ~5400W. En bij 16l/min is dit 5575W.
Voor 8000W betekend dit een ∆T van 7,4.

Een vereenvoudigde som die in de buurt komt met afgiftevermogen in Watt: Flow(l/min) x 70 x ∆T. (Eigenlijk moet men eventueel glycolgehalte ook nog meenemen in de soortelijke warmte mocht dat al van toepassing zijn)


Met een ∆T 6 en wat standaard overshoot kom je er ook al wel denk ik. Mocht je de ∆T willen verhogen zal je evenredig de stooklijn moeten verhogen om ongeveer dezelfde retourtemp te halen.
[...]


Klopt. Dat is alleen tijdens monsteropname. Bij inschakeling compressor zal het systeem de flow weer afregelen op de warmtevraag.
Interessant om te lezen dit; heb al best veel post voorbij zien komen over hoe je dient te bepalen wat de ideale capaciteit van de wp moet zijn voor goede prestaties. Als ik naar mijn huidige sensor scherm kijk kom ik op een ~ Wattage van 6.5 * 70 * 4 = 1820 W uit. Het is nu natuurlijk ook niet koud en de pomp hoeft denk ik niet zo z'n best te doen.

Afbeeldingslocatie: https://tweakers.net/i/GxE_KnXfZVguHzQwimgbVl91xVs=/800x/filters:strip_icc():strip_exif()/f/image/NBTIuX8YHlpiHl0V22ZM0A3M.jpg?f=fotoalbum_large

Ik heb ik een 8 kW model (op aanraden van de leverancier/gekopieerd van offertes van buren) geinstalleerd staan en dat lijkt me na wat koevlaas leeswerk eigenlijk te veel van het goede voor een eerder gasverbruik van tussen de 800 en 1000 m3. Is het gevolg hiervan enkel dat er pendelen op de loer ligt? Hij lijkt vandaag gewoon lekker de hele dag constant te pruttelen.

Of zijn er nog andere redenen dat ik me wellicht beter een iets kleiner uitgevoerd model had kunnen wensen (kosten daargelaten, die had ik op de radar 8)7 )

Acties:
  • 0 Henk 'm!

  • Smithkj
  • Registratie: November 2013
  • Laatst online: 10-04 13:45
Vandaag (as we speak) wordt onze Altherma geïnstalleerd. ook 8kw. is wat 'overgedimensioneerd', onze leverancier zei dat hij ver genoeg terug kan moduleren en dat pendelen daarmee niet op de loer ligt.

ik ben wel heel benieuwd hoe het straks allemaal gaat werken en hoeveel gedoe het oplevert met afstellen / inregelen.

Acties:
  • 0 Henk 'm!

  • M-spec
  • Registratie: September 2004
  • Niet online
hilgerink schreef op donderdag 2 februari 2023 @ 12:58:
[...]


Interessant om te lezen dit; heb al best veel post voorbij zien komen over hoe je dient te bepalen wat de ideale capaciteit van de wp moet zijn voor goede prestaties. Als ik naar mijn huidige sensor scherm kijk kom ik op een ~ Wattage van 6.5 * 70 * 4 = 1820 W uit. Het is nu natuurlijk ook niet koud en de pomp hoeft denk ik niet zo z'n best te doen.

[Afbeelding]

Ik heb ik een 8 kW model (op aanraden van de leverancier/gekopieerd van offertes van buren) geinstalleerd staan en dat lijkt me na wat koevlaas leeswerk eigenlijk te veel van het goede voor een eerder gasverbruik van tussen de 800 en 1000 m3. Is het gevolg hiervan enkel dat er pendelen op de loer ligt? Hij lijkt vandaag gewoon lekker de hele dag constant te pruttelen.

Of zijn er nog andere redenen dat ik me wellicht beter een iets kleiner uitgevoerd model had kunnen wensen (kosten daargelaten, die had ik op de radar 8)7 )
Jouw WP lijkt met een flow van 6,5l/min op zijn minimale vermogen te draaien inderdaad.
Dat een WP een paar keer per dag aan en uit gaat ontkom je niet aan als de buitentemperatuur stijgt. Dat hoort er nou eenmaal bij. Hoe vaak, dat verschilt per situatie en warmteverlies. Een overbemeten warmtepomp zal er alleen iets eerder mee beginnen maar gelukkig kunnen ze zoals je merkt al redelijk ver terugregelen richting 25-35% van de specificatie.
Echt pendelen wordt vaak veroorzaakt door een te lage stooklijn icm kamerthermostaat die wel warmte blijft vragen. Als het nu prima werkt niks aan doen. Gewoon af en toe in de gaten houden zolang een buitenunit maar niet steeds elke 5-10min aan en uit gaat.

De warmteafgifte berekenen via ∆T en flow van het infoscherm geeft in ieder geval een prima indicatie hoe hard de WP aan het werk is. Het is niet heel exact gezien de flow wel met een waarde achter de komma wordt weergegeven maar de temperaturen vanuit het infoscherm helaas niet. Dat kan zo een +/- 250W verschil geven op minimale flow. Alleen via een EPS32 op diagnosepoort kan met meerdere sensorwaarden achter de komma uitlezen maar ook dan is men overgeleverd aan kleine afwijkingen.

R7 5800X3D | RTX 3090 | C6H X370 | Evolv customloop | PV: 8500Wp ; 24x LG Neon2 ; SMA STP 8.0 | Daikin EHVX 6kW | custom smart grid + EVSE


Acties:
  • 0 Henk 'm!

  • Smithkj
  • Registratie: November 2013
  • Laatst online: 10-04 13:45
Vandaag is onze warmtepomp geïnstalleerd en in gebruik genomen.

De loodgieter die m heeft geïnstalleerd heeft t netjes gedaan, maar dan t aansluit werk.

Het inregelen en afstellen is een heel ander ding. Handleidingen doorgenomen, maar heb nog veel vragen 😅

Eerst maar eens paar dagen laten draaien om te kijken hoe t allemaal werkt en dan gaan klooien.

Acties:
  • 0 Henk 'm!

  • benthouse
  • Registratie: November 2009
  • Laatst online: 04-10 15:34
Corne-P schreef op dinsdag 31 januari 2023 @ 21:51:
[...]


Ik zag het in een oudere post van je ja. Een EHVX04S23EJ6V. De mijne is dan alleen een EHVH08S18EJ6V maar de back up heater is van dezelfde specificatie.
Maar ben ik nu dan de enige die het niet lijkt te snappen. Ik vind het heel mooi dat het zo bij jou werkt, maar als er toch maar een 3kW BUH in zit en de grijze en lichtblauwe kabel niet aangesloten hoeven te worden dan hadden ze die er net zo goed uit kunnen laten :? . Zou je met die grijze en lichtblauwe aangesloten dan een 6kW BUH hebben?
Anders is onderstaande informatie alleen nog maar meer verwarrend…. :X
[Afbeelding]

[Afbeelding]

Edit: Of zou het zo kunnen zijn dat je dmv een kookgroep de belasting over 2 fases verdeeld maar dat de capaciteit van de BUH 3kW blijft?
Al staat er ook in het boek 2,4 of 6 en geen 3 8)7
Dank je wel!

Ik heb hier een oude buitenthermostaat hangen van een Atag ketel Blauwe Engel II. Die geeft aan NTC12k bij 25 grC. Kan deze wellicht gebruikt worden op de Daikin? Iemand die weet wat voor type de Daikin gebruikt?

Acties:
  • +1 Henk 'm!

  • Cybersijp
  • Registratie: Februari 2002
  • Laatst online: 13-10 16:05
Hier in huis een Daikin intergas hybride, lang verhaal kort .... Hij gaat de deur uit . Nu heb ik een offerte lopen bij de lokale installateur voor de een Daikin Altherma 3 HT . Dit topic natuurlijk doorgenomen, maar de eerste vraag die mij te binnen schiet is het verbruik in rust van 80W wat ik las . Klopt dit ? Das wel erg veel mijn huidige Hybride gebruikt 14W en dat vind ik al best wat (haha na phun intended :) )

Mijn lieve dochter Jo-Anne Chloé : Machtig kind, dat ook van friet houd, maar wil dat nou niet???


Acties:
  • 0 Henk 'm!

  • Predge
  • Registratie: Juni 2022
  • Laatst online: 12-10 19:44
Smithkj schreef op donderdag 2 februari 2023 @ 20:41:
Vandaag is onze warmtepomp geïnstalleerd en in gebruik genomen.

De loodgieter die m heeft geïnstalleerd heeft t netjes gedaan, maar dan t aansluit werk.

Het inregelen en afstellen is een heel ander ding. Handleidingen doorgenomen, maar heb nog veel vragen 😅

Eerst maar eens paar dagen laten draaien om te kijken hoe t allemaal werkt en dan gaan klooien.
Daar zit het hem nu juist, Alle instellingen, de variablelen en met name ook hoe het waterzijdig allemaal ingeregeld is. The devil is in the details en het comfort en rendement ook!

Ik heb mijn systeem nu eindelijk goed en stabiel werkend (niets veranderd aan ons verdere cv-systeem, alles was al prima, is met enkel en alleen radiatoren).. Bij mij was de truc de modullatie toch aan te zetten (staat nu op 1), samen met alles wat natuurlijk al reeds goed ingesteld stond.
Te veel veranderen is soms niet zo handig, als je echt goed wilt zien wat wel of niet gunstig werkt, moet je maar 1 verandering per keer(dag?) doorvoeren. Helaas is het Nederlandse weer een heel grote variabele en dat maakt het goed inregelen niet makkelijker.

Acties:
  • 0 Henk 'm!

  • wtenboske
  • Registratie: Februari 2022
  • Laatst online: 07-02 11:17
Cybersijp schreef op vrijdag 3 februari 2023 @ 15:05:
Hier in huis een Daikin intergas hybride, lang verhaal kort .... Hij gaat de deur uit . Nu heb ik een offerte lopen bij de lokale installateur voor de een Daikin Altherma 3 HT . Dit topic natuurlijk doorgenomen, maar de eerste vraag die mij te binnen schiet is het verbruik in rust van 80W wat ik las . Klopt dit ? Das wel erg veel mijn huidige Hybride gebruikt 14W en dat vind ik al best wat (haha na phun intended :) )
Ik meet het energieverbruik van mijn Altherma met een HomeWizzard geijkte meter en kom evenals jij op een stand-by verbruik van tussen de 13 en 14W.

Overigens staat een goed gedimensioneerde en afgestelde warmtepomp erg weinig in stand-by. Bij mij eigenlijk alleen als ik wat in de instellingen wijzig en hij zicht initialiseert, verder maakt 'ie een doorlopende run.

Acties:
  • +2 Henk 'm!

  • wtenboske
  • Registratie: Februari 2022
  • Laatst online: 07-02 11:17
Smithkj schreef op donderdag 2 februari 2023 @ 20:41:
Vandaag is onze warmtepomp geïnstalleerd en in gebruik genomen.

De loodgieter die m heeft geïnstalleerd heeft t netjes gedaan, maar dan t aansluit werk.

Het inregelen en afstellen is een heel ander ding. Handleidingen doorgenomen, maar heb nog veel vragen 😅

Eerst maar eens paar dagen laten draaien om te kijken hoe t allemaal werkt en dan gaan klooien.
Bij de oplevering van mijn warmtepomp had mijn 8 maanden terug aangelegde vloerverwarming nog niet gedraaid. Om makkelijk een opstook protocol te kunnen doorlopen heeft mijn installateur de volgende instellingen geactiveerd:
- [2,4] - Absoluut
- [2,9] - Aanvoerwatertermperatuur

Hiermee regel je met de thermostaat direct de temperatuur van het aanvoerwater. Ik heb de eerste dagen -waarbij het rond het vriespunt was buiten- bepaald welke aanvoertemperatuur mijn woonkamer behaaglijk hield. Vervolgens heb ik om de stooklijn te bepalen in een Excel een raster gemaakt met die temp op 0C buitentemperatuur en 26C bij 10C buitentemperatuur (lager wil je niet gaan vanwege verhoogde kans op pendelen) en vervolgens gekeken waar ik dan op uitkom bij -10 (in mijn geval 34C).

Die stooklijn heb ik vervolgens ingesteld. Installateur had de hele truckendoos van verhoging rond 0 en modulatie geactiveerd (alsmede aanvoer van 45C bij 0C :*) ). Die heb ik allemaal uitgeschakeld. Een paar dagen later heb ik de 10,26 een graadje verhoogd omdat het net niet warm genoegd aanvoelde bij hogere buitentemperaturen. Mijn thermostaat staat nu op 20C en de kamertemperatuur blijft voortdurend rond die waarde, waardoor de WP één continue run maakt.

Voor mij heeft deze aanpak goed gewerkt, wellicht heb je er wat aan.

[ Voor 18% gewijzigd door wtenboske op 03-02-2023 20:50 ]


Acties:
  • 0 Henk 'm!

  • Smithkj
  • Registratie: November 2013
  • Laatst online: 10-04 13:45
Thanks @Predge @wtenboske !

De aanvoer temperatuur staat nu op 26/27 graden.

Daar is t nu 19,5 graden mee in de woonkamer. Dus dat is prima.

- Legionella was al aangepast naar de vrijdag door de installateur.
- stooklijn Ed moet ik nog naar kijken,
Modulatie staat volgens mij uit.
- delta t op 5 graden
- debiet is rond de 13,9 l/min

Ik vind t nog lastig om te zien welke runs de pomp maakt. Hij staat op t dak, dus kan ook niet zo nu en dan gaan luisteren (hoor ‘m iig niet :)

Onze (nieuw) vloerverwarming heeft al sinds juni op de oude cv gedraaid. Dus dat geen opstookprotocol meer nodig gehad.

Als er nog tips / adviezen zijn, heel welkom!

Acties:
  • 0 Henk 'm!

  • Martienvdm
  • Registratie: Augustus 2022
  • Laatst online: 27-06-2023
Het pendelen is en blijft een dingetje bij meerdere mensen lees ik.
Ik ben ook al een tijdje de boel goed in de gaten aan het houden en aan het bijregelen. Wat me opvalt is dat de WP juist vaak gaat pendelen op het moment dat hij al een paar uur draait en dan een WTW run gaat draaien. Dan verwarmt hij de boiler naar 50C en bij het hervatten van de ruimteverwarming begint hij direct te pendelen.
Is dat jullie ook opgevallen en hebben jullie een tip hier iets aan te doen?

Acties:
  • 0 Henk 'm!

  • Martienvdm
  • Registratie: Augustus 2022
  • Laatst online: 27-06-2023
Overigens heb ik zojuist de overregeling optie ontdekt op de WP. Deze heb ik van 1 naar 2C gezet. Wellicht dat dit helpt in beperking van het pendelen van de WP.
Pagina: 1 ... 27 ... 155 Laatste

Let op:
Jouw instelling delen? Instellingen bekijken?
https://docs.google.com/s...XVyTQMqI/edit?usp=sharing

Hulp nodig met domotica/ESPaltherma?
Daikin Altherma 3 -> ESPAltherma