Same here. Altherma3 zit direct op de CV dus, geen buffer of scheiding. Douchen doen we met een aparte warmtepompboiler. Een bewuste keuze, want anders hebben we weer een combi-systeem en dat gaat hem bij ons niet worden gezien de woning en de gewone radiatoren en zo.
Betreft een door onszelf ongewijzigd CV-systeem in 1980 hoekhuis met in de keuken toevallig een heel geschikte verticale radiator (2m x 75cm type 21) die samen met de lange woonkamer-radiator (4,5m x 50cm type 21) het goed redt. Keuken en woonkamer maken samen 1 grote L-vormige ruimte.
Verder alles in huis qua CV-systeem standaard en dus niet bepaald ontworpen voor een lucht/water warmtepomp. Al wel bijna 2 jaar met een stokoude (1997) en op alle fronten teruggeschroefde Atag Blauwe Engel 2 alles goed getest met 40 graden aanvoer. Dus deze manier van 'stoken' zo is niet helemaal nieuw voor me.
Gisteren de omkasting die buiten om de compressor heen zat verwijderd. Helaas, die kast was enkel voor het oog. Maar zoals al iemand mij voor de aanschaf al aangaf, die werkt de boel inderdaad wat tegen, dus maar eens even zonder dat ding proberen. Balen, maar uiteindelijk wil je een goed werkend systeem en geen prachtige bevroren kast die maar wat mooi staat te wezen en een verwarming die het niet helemaal trekt.
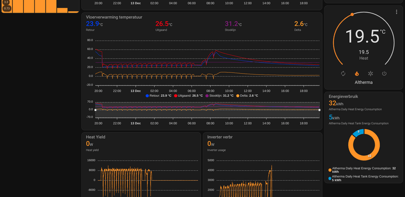
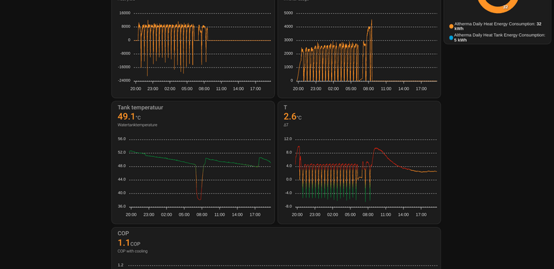
Ik let erg op het verbruik (middels de P1 HomeWizard in de 3-fase meter), wat een indicatie is van zijn presteren (liefst houd ik het verbruik onder de 1000watt, dat lukt me nu met deze koude natuurlijk maar matig/amper, maar steady rond de 600W op een toch frisse dag is ook al mooi gelukt). Nu die kast eraf is heb ik de weersafhankelijke regeling maar eens aangezet. Kijken wat dat doet. Meer verbruik, maar wel aangenaam binnen.
UPDATE: Watertemperatuur zit op min 30 en max 45, dat hoop ik zo te houden. WD-stooklijn staat nu op 2-points: op 30 tot 45 graden en op -15 en 15. Mooie getallen en veel 15's, maar ook volgens mij stukken beter dan wat ik had. Namelijk tussen 30 en 40 en op zo'n 37graden (met ook nu nog de +2graden indien het 0graden buiten is).
Erg veel instellingen toch wel bijelkaar...
Zoals al eerder door anderen aangegeven, het defrosten is compleet normaal, zo ongeveer elk uur, als je zo rond de nul zit. Anders dus veel minder. Maar dat defrosten is welgeteld een minuut of 4 bij ons en dan gaat hij weer gewoon verder.
Bekentenis, met de kennis van nu (net iets meer dan (maar) 1,5 maand), zou ik eigenlijk bijna zeggen dat we een gasgestookte nieuwe HR-ketel hadden moeten nemen...

Ernstig om dit zo te typen, maar dit kwam vandaag bij me op... Maar, ik doe het er mee en het systeem werkt wel, dus dat is niet echt de reden. En mogelijk stel ik mijn mening straks wel bij als ik de weersafhankelijke regeling goed zijn ding heb laten doen en nog wat andere settings heb geprobeerd.
Trail en error is inderdaad van toepassing. Leuk, maar inmiddels toch wel ook wat vervelend.
BanRay schreef op maandag 12 december 2022 @ 22:01:
Afgelopen vrijdag is mijn WP geïnstalleerd. Ik heb geen vloerverwarming, maar gewone (HT) radiatoren. Het huis is goed geïsoleerd. De monteur heeft een stooklijn ingesteld met de volgende waarden:
50 graden bij 0 (en lager)
35 graden bij 15 (en hoger).
Ik heb de thermostaat 24/7 op 19 graden ingesteld. Huis wordt zonder probleem warm. Volgens mij is de stooklijn conservatief ingesteld. Ik kan zelf wel kleine stapjes zetten om de stooklijn aan te passen (trial and error), maar ik zou het super vinden als iemand een goede suggestie heeft om mee te starten. Zeker omdat het de komende dagen iets kouder wordt. Dat zijn goede testdagen.
Nogmaals, geen vloerverwarming en geen LT radiatoren.
Ik ga hopelijk morgen al mijn instellingen delen, maar een goede stooklijn om mee te beginnen verhoogt hopelijk het rendement. Gisteren is er volgens de Daikin app 37 kWh verbruikt (alleen tbv verwarmen).
Alvast bedankt!
[
Voor 4% gewijzigd door
Predge op 13-12-2022 17:56
]