Acties:
  • 0 Henk 'm!

  • Rojado
  • Registratie: Januari 2024
  • Laatst online: 23:12
Waar vind ik de instelling voor de overschoot/overregeling?
Heb inmiddels de gebruikersmanual en installatie manual al een aantal keer doorlopen maar…..?

Acties:
  • 0 Henk 'm!

  • danny.s
  • Registratie: November 2021
  • Laatst online: 21:46
Rojado schreef op vrijdag 8 maart 2024 @ 19:29:
Waar vind ik de instelling voor de overschoot/overregeling?
Heb inmiddels de gebruikersmanual en installatie manual al een aantal keer doorlopen maar…..?
Heb je het gebruikersprofiel aangepast naar ‘installateur’?

Acties:
  • 0 Henk 'm!

  • Rojado
  • Registratie: Januari 2024
  • Laatst online: 23:12
danny.s schreef op vrijdag 8 maart 2024 @ 19:30:
[...]

Heb je het gebruikersprofiel aangepast naar ‘installateur’?
Inmiddels gevonden, niet in de boekwerken die meegeleverd waren maar in een manual van internet. Inderdaad installateur gebruikersprofiel in 4B.

Dank voor de hint want daardoor zocht en vond ik een andere, uitgebreidere manual.

Systeem pendelde en heb nu de overregeling van 1 naar 4 gezet (n.a.v. eerdere tips in dit forum)

Acties:
  • 0 Henk 'm!

  • Azlec
  • Registratie: December 2011
  • Laatst online: 23:02
Kleine crosspost voor een Daikin vraag waar ik nog mee zit:
https://gathering.tweakers.net/forum/list_messages/2236632

Acties:
  • 0 Henk 'm!

  • Arjanvdzwaag
  • Registratie: Juli 2023
  • Laatst online: 29-08 19:29
Op deze site van Daikin kan je alle details van de verschillende Daikin apparaten zien:

https://daikintechnicaldatahub.eu/nl-NL/altherma-3-r/outdoor

Acties:
  • 0 Henk 'm!

  • lexi
  • Registratie: Oktober 2001
  • Laatst online: 20-10 11:17
Hebben jullie ook zo'n afwijking in buitentemperatuur als de zon schijnt? Volgens de meting is het 25 graden. De unit staat op een plat dak ip het zuiden met licht grijze pvc bedekking. Dus dat wordt niet direct zo warm als bitumen. Maar de stootbandjes en rubberen tril dempers zijn grijs en zwart, zou dat de meting verstoren?

Acties:
  • 0 Henk 'm!

  • MrFish
  • Registratie: Juni 2003
  • Laatst online: 21:11

MrFish

Untitled

lexi schreef op zaterdag 9 maart 2024 @ 15:39:
Hebben jullie ook zo'n afwijking in buitentemperatuur als de zon schijnt? Volgens de meting is het 25 graden. De unit staat op een plat dak ip het zuiden met licht grijze pvc bedekking. Dus dat wordt niet direct zo warm als bitumen. Maar de stootbandjes en rubberen tril dempers zijn grijs en zwart, zou dat de meting verstoren?
De tempsensor zit aan de achterkant van de unit. Als daar de zon op schijnt krijg je idd een verstoorde waarde. Je kunt er iets voor knutselen.

Check mijn thuisbatterijsimulator


Acties:
  • 0 Henk 'm!

  • Teejbeej
  • Registratie: November 2019
  • Laatst online: 26-04 01:40

Teejbeej

EBVH11S23DJ9W & ERLA11DAW1

bkruyver schreef op zaterdag 2 maart 2024 @ 17:40:
[...]


Hoi, dat Espaltherma lijkt mij erg ingewikkeld ...
Aan de BUH heb ik alleen de inschakeltemp verlaagd. Hij sprong al bij bij 0 graden buiten, waardoor een erg fors verbruik ontstond....
Onder welk menu-nummer (breadcrum) is deze instelling terug te vinden?

Acties:
  • 0 Henk 'm!

  • lexi
  • Registratie: Oktober 2001
  • Laatst online: 20-10 11:17
MrFish schreef op zaterdag 9 maart 2024 @ 16:55:
[...]


De tempsensor zit aan de achterkant van de unit. Als daar de zon op schijnt krijg je idd een verstoorde waarde. Je kunt er iets voor knutselen.
Dank je.

Ik zal er eens naar kijken. Want ik ben het dak op gegaan en er was daar echt niets opgewarmd door de zon.

Overigens heeft de unit een herstart gehad vanwege een aangepaste instelling en daarna was de temperatuur gelijk correct.

Acties:
  • 0 Henk 'm!

  • Ninjetsu NL
  • Registratie: December 2012
  • Laatst online: 17-10 22:15
lexi schreef op zaterdag 9 maart 2024 @ 18:36:
[...]


Dank je.

Ik zal er eens naar kijken. Want ik ben het dak op gegaan en er was daar echt niets opgewarmd door de zon.

Overigens heeft de unit een herstart gehad vanwege een aangepaste instelling en daarna was de temperatuur gelijk correct.
Ik heb het omgekeerde, de sensor achter de unit waar de zon nooit komt en onder een afdak. Blijft daarmee kouder dan de eigenlijke temperatuur. Dat in combinatie met veel raam op het zuiden was een uitstekende use case om binnen met een aan/uit thermostaat te werken...

Acties:
  • +10 Henk 'm!

  • MrFish
  • Registratie: Juni 2003
  • Laatst online: 21:11

MrFish

Untitled

Voor wie geïnteresseerd is om zijn SWW of legionella-run icm met een dynamisch contract op een zo gunstig mogelijk moment te plannen, heb ik de gemiddelde elektriciteitsprijzen geanalyseerd, zie hieronder (met de aantekening dat 2024 natuurlijk maar een klein deel van een jaar is). De error bars zijn de standaarddeviatie in het gemiddelde.

Wil je 1 instelling voor 't hele jaar, dan is om een uur of 12 je SWW run het gunstigste. Legionella op zondag om een uur of 12. Echter, ivm de beperking vanaf 25-35 graden buiten bij Daikin, kun je in de zomer beter naar 10:00 's ochtends gaan

Afbeeldingslocatie: https://tweakers.net/i/zuQ6WQOZWOJyVZMJgm2l9Fy_Yoo=/800x/filters:strip_exif()/f/image/8UgBrXy7hoMQvr0T8EcQe0Ci.png?f=fotoalbum_large

Afbeeldingslocatie: https://tweakers.net/i/5PEG0mjER9fjTYz6x0kH7EQXsF8=/800x/filters:strip_exif()/f/image/LsaZtCLjBHZB5gBcFJv1TR1b.png?f=fotoalbum_large

Afbeeldingslocatie: https://tweakers.net/i/IrVYTboq60MeAKtUOTYM8tbMi3Y=/800x/filters:strip_exif()/f/image/UHxsBtrgoWkxcvsuWB39dkrh.png?f=fotoalbum_large

Afbeeldingslocatie: https://tweakers.net/i/g9stOt3_Snr4X6T-x4YuMCfUBPQ=/800x/filters:strip_exif()/f/image/W3CJPAhKBCfupbwkOYzWtAKY.png?f=fotoalbum_large

Afbeeldingslocatie: https://tweakers.net/i/bg6ZavGo8F39AhSYPl02UapbMtc=/800x/filters:strip_exif()/f/image/7pYBVHIQawary18pSVI8Jw52.png?f=fotoalbum_large

Check mijn thuisbatterijsimulator


Acties:
  • 0 Henk 'm!

  • GJA
  • Registratie: December 2008
  • Laatst online: 22:35

GJA

Teejbeej schreef op zaterdag 9 maart 2024 @ 17:56:
[...]

Onder welk menu-nummer (breadcrum) is deze instelling terug te vinden?
zoek op evenwichtstemperatuur.
Maar zet 'm niet te laag; in sommige situaties zorgt de BUH voor een klein bumpje in temperatuur waarna de compressor efficienter draait. Dan kan het wel uit denk ik.

Daikin EHVH08S23EJ9W binnen, ERGA08EAV3H7 buiten | Alfen Eve Single Pro-Line 3-fase | HassIO | DJI Mini 2 | Paard | MK3 ST | fixt keukenapparatuur en WaDro | HT-A2 | gasloos | RF900R | KLR650


Acties:
  • 0 Henk 'm!

  • Teejbeej
  • Registratie: November 2019
  • Laatst online: 26-04 01:40

Teejbeej

EBVH11S23DJ9W & ERLA11DAW1

GJA schreef op zondag 10 maart 2024 @ 15:28:
[...]


zoek op evenwichtstemperatuur.
Maar zet 'm niet te laag; in sommige situaties zorgt de BUH voor een klein bumpje in temperatuur waarna de compressor efficienter draait. Dan kan het wel uit denk ik.
Ik vermoedde al dat je die instelling bedoelde, in het menu 5-01 (in handleiding beschreven als “What is the equilibrium temperature for the building?”).
Instelbereik is -15~35, stap per 1 graad met standaardinstelling 0. Op welke waarde heb je deze nu staan?

Acties:
  • 0 Henk 'm!

  • MrFish
  • Registratie: Juni 2003
  • Laatst online: 21:11

MrFish

Untitled

Teejbeej schreef op zondag 10 maart 2024 @ 17:47:
[...]

Ik vermoedde al dat je die instelling bedoelde, in het menu 5-01 (in handleiding beschreven als “What is the equilibrium temperature for the building?”).
Instelbereik is -15~35, stap per 1 graad met standaardinstelling 0. Op welke waarde heb je deze nu staan?
Die zet je op de buitentemperatuur waarbij het warmteverlies van je woning gelijk is aan de maximale verwarmingscapaciteit van je WP. Bij nog lagere temperaturen heb je de BUH nodig.

Check mijn thuisbatterijsimulator


Acties:
  • 0 Henk 'm!

  • Teejbeej
  • Registratie: November 2019
  • Laatst online: 26-04 01:40

Teejbeej

EBVH11S23DJ9W & ERLA11DAW1

MrFish schreef op zondag 10 maart 2024 @ 18:24:
[...]


Die zet je op de buitentemperatuur waarbij het warmteverlies van je woning gelijk is aan de maximale verwarmingscapaciteit van je WP. Bij nog lagere temperaturen heb je de BUH nodig.
En de hamvraag…. Hoe die te bepalen?

Acties:
  • 0 Henk 'm!

  • Jog
  • Registratie: Augustus 2022
  • Laatst online: 23:41

Jog

Teejbeej schreef op zondag 10 maart 2024 @ 21:01:
[...]
En de hamvraag…. Hoe die te bepalen?
gokje: Je zet die bv op -20, dan wacht je tot je het koud krijgt, noteert de buitentemperatuur en neemt die waarde.

Acties:
  • 0 Henk 'm!

  • Teejbeej
  • Registratie: November 2019
  • Laatst online: 26-04 01:40

Teejbeej

EBVH11S23DJ9W & ERLA11DAW1

Jog schreef op zondag 10 maart 2024 @ 21:44:
[...]


gokje: Je zet die bv op -20, dan wacht je tot je het koud krijgt, noteert de buitentemperatuur en neemt die waarde.
Dat kan vrij lang duren wanneer ik mn thermostaat op 25 graden zet. Zet ik die op 20 zal dat eerder zijn lijkt mij, dus deze manier van ‘bepalen’ heb ik zo mn twijfels over….

Acties:
  • 0 Henk 'm!

  • MrFish
  • Registratie: Juni 2003
  • Laatst online: 21:11

MrFish

Untitled

Teejbeej schreef op zondag 10 maart 2024 @ 22:42:
[...]

Dat kan vrij lang duren wanneer ik mn thermostaat op 25 graden zet. Zet ik die op 20 zal dat eerder zijn lijkt mij, dus deze manier van ‘bepalen’ heb ik zo mn twijfels over….
Precies zo inderdaad, uitgaande van een correcte stooklijn inderdaad.

Natuurlijk ligt de evenwichtstemperatuur hoger bij hogere kamertemperatuur, niet lager, want je hebt meer warmteverlies!

Check mijn thuisbatterijsimulator


Acties:
  • 0 Henk 'm!

  • GJA
  • Registratie: December 2008
  • Laatst online: 22:35

GJA

Teejbeej schreef op zondag 10 maart 2024 @ 21:01:
[...]

En de hamvraag…. Hoe die te bepalen?
Ik heb hem op +4 staan. De WP schakelt ze echt niet onnodig bij. En het is ook echt niet zo dat je volcontinu op COP 1 staat te verwarmen als de WP ze nodig heeft.
Soms gebruikt ie ze om even over een ineffciënt punt heen te komen, daarna gaan ze weer uit.
Zolang ze niet het volledige werk van de compressor overnemen is er niets aan de hand.

Daikin EHVH08S23EJ9W binnen, ERGA08EAV3H7 buiten | Alfen Eve Single Pro-Line 3-fase | HassIO | DJI Mini 2 | Paard | MK3 ST | fixt keukenapparatuur en WaDro | HT-A2 | gasloos | RF900R | KLR650


Acties:
  • 0 Henk 'm!

  • kokpol
  • Registratie: Oktober 2014
  • Laatst online: 21:02
Teejbeej schreef op zondag 10 maart 2024 @ 21:01:
[...]

En de hamvraag…. Hoe die te bepalen?
Dat kan je het beste in de praktijk uitproberen. Je kunt het eventueel ook aan de hand van een warmteverlies berekening zien, dan is het de temperatuur waaronder het vermogen van de warmtepomp alleen niet toereikend is om je huis te verwarmen.

Zelf heb ik hem op -10 staan en nog nooit nodig gehad (heb hier een ERLA16). Wat ik zou aanraden is om deze op -10 te zetten en komende winter te kijken als het heel koud is of je warmtepomp het zelf aan kan of het element nodig heeft. En hoe weet je of je warmtepomp het zelf niet meer aan kan? Als je huis afkoelt en je warmtepomp z'n setpoint niet haalt.

Hopelijk heb je hier wat aan

Acties:
  • 0 Henk 'm!

  • piieter
  • Registratie: Juni 2021
  • Laatst online: 00:34
Beste mede-tweakers,
Ik heb hier wel eens gelezen dat je een ontluchtingsprocedure kunt uitvoeren op je warmtepomp.
Dus ik naar het Installateurs-account (5678) en gekeken bij menu Inbedrijfstelling.
Daar zag ik de volgende sub-menu's.
[A.1] Testbedrijf werking
[A.2] Testbedrijf stelmotoren
[A.3] Ontluchting
[A.4] Dekvloer droging
[A.5] Afzuigen
Echter... Allemaal disabled !
Hoe zou ik dan een ontluchtingsprocedure kunnen uitvoeren?

Voor het handmatig ontluchten staat er nog in de installateurshandleiding:
Zorg ervoor dat de werking volledig is uitgeschakeld. Ga naar [C] In
werking en schakel de werking Ruimteverwarming/-koeling en Tank uit.
Geldt dit ook voor als je automatisch wilt laten ontluchten via het menu [A.3] Ontluchting van de warmtepomp?

Edit: Sorry even verder las ik dat dit ook voor automatisch ontluchten geldt. 8)7
Dus je moet eerst de werking Ruimteverwarming/-koeling en Tank uitschakelen en dan zullen de menu-items waarschijnlijk wel enabled worden. (nog niet geprobeerd).

[ Voor 13% gewijzigd door piieter op 11-03-2024 15:32 ]

Buiten-unit: ERGA08EVAH7 | Binnen-unit: EHVH08S18EJ9W | Kamerthermostaat: BRC1HHDAW | 116 m² Vloerverwarming | 3 open verdelers zonder pomp | 13 groepen (3/5/5) | Gasloos sinds 21-09-2023 | Vrijstaande jaren-30 woning, goed geïsoleerd. Schuimbeton vloer.


Acties:
  • +2 Henk 'm!

  • MrFish
  • Registratie: Juni 2003
  • Laatst online: 21:11

MrFish

Untitled

piieter schreef op maandag 11 maart 2024 @ 15:28:
Beste mede-tweakers,
Ik heb hier wel eens gelezen dat je een ontluchtingsprocedure kunt uitvoeren op je warmtepomp.
Dus ik naar het Installateurs-account (5678) en gekeken bij menu Inbedrijfstelling.
Daar zag ik de volgende sub-menu's.
[A.1] Testbedrijf werking
[A.2] Testbedrijf stelmotoren
[A.3] Ontluchting
[A.4] Dekvloer droging
[A.5] Afzuigen
Echter... Allemaal disabled !
Hoe zou ik dan een ontluchtingsprocedure kunnen uitvoeren?

Voor het handmatig ontluchten staat er nog in de installateurshandleiding:
Zorg ervoor dat de werking volledig is uitgeschakeld. Ga naar [C] In
werking en schakel de werking Ruimteverwarming/-koeling en Tank uit.
Geldt dit ook voor als je automatisch wilt laten ontluchten via het menu [A.3] Ontluchting van de warmtepomp?

Edit: Sorry even verder las ik dat dit ook voor automatisch ontluchten geldt. 8)7
Dus je moet eerst de werking Ruimteverwarming/-koeling en Tank uitschakelen en dan zullen de menu-items waarschijnlijk wel enabled worden. (nog niet geprobeerd).
Klopt, eerst bij 'in werking' beide bedrijfsmodi uitzetten. Dan werkt het.

Check mijn thuisbatterijsimulator


Acties:
  • 0 Henk 'm!
Ik ga toch de buiten temp middeling aanzetten op 24h, staat nu op uit.
Ik merk dat de opwarming rond de middag, wat traag gaat, doordat de overdag temp vrij OK is (10-15 graden), maar de nachten koud (0-5 graden).

Ik hoop door 24h-middeling dat de aanveor iets omhoog gaat.

|| Solar 7.4kwp oostwest + 850wp zuid + Deye 12K-SG04LP3-EU + 50kWh LiFePo4 || EHVX08S23EJ9W + ERGA06EAV3H ||


Acties:
  • +1 Henk 'm!

  • MrFish
  • Registratie: Juni 2003
  • Laatst online: 21:11

MrFish

Untitled

PCJR schreef op maandag 11 maart 2024 @ 17:02:
Ik ga toch de buiten temp middeling aanzetten op 24h, staat nu op uit.
Ik merk dat de opwarming rond de middag, wat traag gaat, doordat de overdag temp vrij OK is (10-15 graden), maar de nachten koud (0-5 graden).

Ik hoop door 24h-middeling dat de aanveor iets omhoog gaat.
Ter info: ik heb de indruk dat de middeling van buitentemperatuur [1-0A] wordt genegeerd zolang de 'Energiespaarfunctie' [E‐08] aan staat.

Check mijn thuisbatterijsimulator


Acties:
  • 0 Henk 'm!

  • SmartGuyz
  • Registratie: November 2023
  • Laatst online: 20-10 11:50
De inverter van mijn WP is eigenlijk nooit op 115W gegaan, maar altijd op 299W, met heel af en toe een daling.
Sinds vanmiddag ergens ging hij (toen die terug kwam van warmwater verwarmen) in een soort zuinige stand ofzo. Merendeel van de tijd op 115W en hoge CoP uitschieters. Ik heb niets veranderd (al weken niet meer). Iemand hier een verklaring voor, het is immers wel vaker 8 a 9 graden geweest buiten, maar ik heb dit nog niet eerder gezien.

Afbeeldingslocatie: https://tweakers.net/i/J2IHdFFS_vd5F6GufZkNd5L0gi4=/800x/filters:strip_exif()/f/image/sSvfHWlCRxJO2aC4DdVgMWRO.png?f=fotoalbum_large

Daikin Altherma 3 // Daikin Airco // Solar 9kWp // Kona Fashion 64kW // Gazelle Ultimate C380 HMB 500Wh // Apple Fanboy


Acties:
  • +1 Henk 'm!

  • Atomius
  • Registratie: Februari 2004
  • Laatst online: 20-10 21:24
Als de stroom er volledig af moet kortdurend (hoofdschakelaar), moet ik de Daikin dan nog speciaal behandelen oid? Eerst uitzetten ergens? Of niet

Acties:
  • 0 Henk 'm!

  • Technician-
  • Registratie: November 2017
  • Laatst online: 22:05
Teejbeej schreef op zondag 10 maart 2024 @ 21:01:
[...]

En de hamvraag…. Hoe die te bepalen?
Dat zou je eigenlijk al moeten weten voordat je de warmtepomp besteld

Acties:
  • 0 Henk 'm!

  • TKroon
  • Registratie: December 2006
  • Niet online
Degenen die smart grid gebruiken: het valt mij op dat bij FORCED OFF het stroomverbruik nog steeds 43W is, ipv 15W in normale standby. Herkent iemand dit?

Daikin Altherma 3 LT 8 kW + 14,2 kWp PV


Acties:
  • +1 Henk 'm!

  • TKroon
  • Registratie: December 2006
  • Niet online
Atomius schreef op dinsdag 12 maart 2024 @ 07:12:
Als de stroom er volledig af moet kortdurend (hoofdschakelaar), moet ik de Daikin dan nog speciaal behandelen oid? Eerst uitzetten ergens? Of niet
Het is beter om de ruimteverwarming en tank even uit te zetten, dan schakelt hij netjes uit.

Daikin Altherma 3 LT 8 kW + 14,2 kWp PV


Acties:
  • 0 Henk 'm!

  • SmartGuyz
  • Registratie: November 2023
  • Laatst online: 20-10 11:50
SmartGuyz schreef op maandag 11 maart 2024 @ 17:55:
De inverter van mijn WP is eigenlijk nooit op 115W gegaan, maar altijd op 299W, met heel af en toe een daling.
Sinds vanmiddag ergens ging hij (toen die terug kwam van warmwater verwarmen) in een soort zuinige stand ofzo. Merendeel van de tijd op 115W en hoge CoP uitschieters. Ik heb niets veranderd (al weken niet meer). Iemand hier een verklaring voor, het is immers wel vaker 8 a 9 graden geweest buiten, maar ik heb dit nog niet eerder gezien.

[Afbeelding]
Aanvullend, hij is nu weer terug bij af (normale gedrag), maar dit is tot nu toe de score:

Afbeeldingslocatie: https://tweakers.net/i/Fzk1sgWSy4OQUrjIR4JgaiHZUVU=/800x/filters:strip_exif()/f/image/nrZbltjxDAZymeaf1FRh5lFp.png?f=fotoalbum_large

Iemand anders die dit herkent?

Daikin Altherma 3 // Daikin Airco // Solar 9kWp // Kona Fashion 64kW // Gazelle Ultimate C380 HMB 500Wh // Apple Fanboy


Acties:
  • +2 Henk 'm!

  • MrFish
  • Registratie: Juni 2003
  • Laatst online: 21:11

MrFish

Untitled

SmartGuyz schreef op dinsdag 12 maart 2024 @ 09:25:
[...]

Aanvullend, hij is nu weer terug bij af (normale gedrag), maar dit is tot nu toe de score:

[Afbeelding]

Iemand anders die dit herkent?
In de ‘115 W modus’ wordt het verbruik sterk onderschat. Metingen hier laten eerder zien dat het 270 W is of zo.

Check mijn thuisbatterijsimulator


Acties:
  • 0 Henk 'm!

  • Teejbeej
  • Registratie: November 2019
  • Laatst online: 26-04 01:40

Teejbeej

EBVH11S23DJ9W & ERLA11DAW1

Technician- schreef op dinsdag 12 maart 2024 @ 07:31:
[...]

Dat zou je eigenlijk al moeten weten voordat je de warmtepomp besteld
Ja das een goeie. Elke doorsnee consument heeft kennis van dat soort zaken….
Maar jouw forum-naam zegt in dat opzicht genoeg; we heten niet allemaal ‘Technician’ 😂

Acties:
  • 0 Henk 'm!

  • Technician-
  • Registratie: November 2017
  • Laatst online: 22:05
Teejbeej schreef op dinsdag 12 maart 2024 @ 12:19:
[...]

Ja das een goeie. Elke doorsnee consument heeft kennis van dat soort zaken….
Maar jouw forum-naam zegt in dat opzicht genoeg; we heten niet allemaal ‘Technician’ 😂
Nee maar zonder gekheid. Je kunt eenvoudig in excel je RC waardes met buitenschil berekenen en dat uitzetten tegenover buitentemp/binnentenp.

Of gasverbruik meten bij koude dagen en dit in een grafiek afzetten in een “stooklijn”
Zodoende bepaal je je vermogen bij bv -7C en daarop selecteer je de warmtepomp.

Acties:
  • 0 Henk 'm!

  • SmartGuyz
  • Registratie: November 2023
  • Laatst online: 20-10 11:50
MrFish schreef op dinsdag 12 maart 2024 @ 09:37:
[...]


In de ‘115 W modus’ wordt het verbruik sterk onderschat. Metingen hier laten eerder zien dat het 270 W is of zo.
Het zal toch lager zijn dan het 299w verbruik hoop ik? ;)

Daikin Altherma 3 // Daikin Airco // Solar 9kWp // Kona Fashion 64kW // Gazelle Ultimate C380 HMB 500Wh // Apple Fanboy


Acties:
  • 0 Henk 'm!

  • Teejbeej
  • Registratie: November 2019
  • Laatst online: 26-04 01:40

Teejbeej

EBVH11S23DJ9W & ERLA11DAW1

Technician- schreef op dinsdag 12 maart 2024 @ 12:25:
[...]

Nee maar zonder gekheid. Je kunt eenvoudig in excel je RC waardes met buitenschil berekenen en dat uitzetten tegenover buitentemp/binnentenp.

Of gasverbruik meten bij koude dagen en dit in een grafiek afzetten in een “stooklijn”
Zodoende bepaal je je vermogen bij bv -7C en daarop selecteer je de warmtepomp.
Ben gasloos, er draait een Daikin wp…..
En je openingszin: 😯 :?

Acties:
  • +1 Henk 'm!

  • MrFish
  • Registratie: Juni 2003
  • Laatst online: 21:11

MrFish

Untitled

SmartGuyz schreef op dinsdag 12 maart 2024 @ 12:34:
[...]


Het zal toch lager zijn dan het 299w verbruik hoop ik? ;)
Marginaal. In werkelijkheid zijn het geen stappen maar meer continue veranderingen.

Check mijn thuisbatterijsimulator


Acties:
  • +1 Henk 'm!

  • FloRadix
  • Registratie: Augustus 2005
  • Laatst online: 21:37
Even ter info mijn daikin draait momenteel heel zuinig bij een buiten van temperatuur van 10gr, het gemiddeld vebruik is rond de 0,38kWh per uur bij een LW setpoint van 27gr

Elke kamer heeft zijn eigen ventilo en in heel het huis is overal 21gr kamer temperatuur.

Afbeeldingslocatie: https://tweakers.net/i/J-wXopxd9zh5MTeOkI0elB2anF4=/x800/filters:strip_icc():strip_exif()/f/image/y8x0HGPPlqatTK7SqttnAxQy.jpg?f=fotoalbum_large
hierboven zie je ook een defrost moment om 19u45

enkel verwarming draai ik gemiddeld gemiddeld 0,455 kWh per uur heel de dag
Afbeeldingslocatie: https://tweakers.net/i/nA4xjpWtvN0-GQmS-9Z-CsiNLR4=/x800/filters:strip_icc():strip_exif()/f/image/qVx1SZBEF6V2tjWxBUq61bv3.jpg?f=fotoalbum_large

Model Daikin Altherma 3 l EPRA12EV3 - ETVX12E6V

Acties:
  • 0 Henk 'm!

  • raven22
  • Registratie: Januari 2004
  • Laatst online: 21-10 11:17
Ik heb een offerte gekregen voor een 6 of 8kw Daikin Altherma 3.
Op de Daikin website zie ik meerdere types Altherma 3. Kan iemand kort het verschil uitleggen?
In mijn offerte gaat het om de 08S18D6V+06DV of de 08S18D6V+08DV.

Acties:
  • 0 Henk 'm!

  • Technician-
  • Registratie: November 2017
  • Laatst online: 22:05
raven22 schreef op dinsdag 12 maart 2024 @ 22:08:
Ik heb een offerte gekregen voor een 6 of 8kw Daikin Altherma 3.
Op de Daikin website zie ik meerdere types Altherma 3. Kan iemand kort het verschil uitleggen?
In mijn offerte gaat het om de 08S18D6V+06DV of de 08S18D6V+08DV.
Dat is vreemd, alle types beginnen met E..
Bv Erga06 is buitenunit 6kw
EHVX08S18E6V
EhV= binnenunit met warm water
X=koelen en verwarmen
08= 8 kw
18= 180L
E6V= 6kw elektrische backup op 3 fase 230v
In nl sluit men vaak 1 fase aan dat is 2kw

E9V= 9kw e backup op 3 fase 400v

Acties:
  • 0 Henk 'm!

  • raven22
  • Registratie: Januari 2004
  • Laatst online: 21-10 11:17
Technician- schreef op dinsdag 12 maart 2024 @ 22:56:
[...]

Dat is vreemd, alle types beginnen met E..
Bv Erga06 is buitenunit 6kw
EHVX08S18E6V
EhV= binnenunit met warm water
X=koelen en verwarmen
08= 8 kw
18= 180L
E6V= 6kw elektrische backup op 3 fase 230v
In nl sluit men vaak 1 fase aan dat is 2kw

E9V= 9kw e backup op 3 fase 400v
dank je, op de website zie ik verder nog bv 3 RF, 3 RW, 3 M, 3 HT F, maar 3HT W

Acties:
  • 0 Henk 'm!

  • Technician-
  • Registratie: November 2017
  • Laatst online: 22:05
raven22 schreef op dinsdag 12 maart 2024 @ 23:49:
[...]


dank je, op de website zie ik verder nog bv 3 RF, 3 RW, 3 M, 3 HT F, maar 3HT W
Dat snap ik ook nooit en doe al jaren met Daikin. :7

Acties:
  • 0 Henk 'm!

  • WRMTP
  • Registratie: Januari 2023
  • Laatst online: 21-10 18:35
raven22 schreef op dinsdag 12 maart 2024 @ 23:49:
[...]


dank je, op de website zie ik verder nog bv 3 RF, 3 RW, 3 M, 3 HT F, maar 3HT W
W is wall en F is floor. In het vloermodel is een 180 of 230 boiler geïntegreerd en bij het wandmodel moet je nog een extra separate boiler bestellen

Acties:
  • 0 Henk 'm!

  • Kasseilegger
  • Registratie: Januari 2023
  • Laatst online: 20-10 16:47
WRMTP schreef op woensdag 13 maart 2024 @ 10:18:
[...]


W is wall en F is floor. In het vloermodel is een 180 of 230 boiler geïntegreerd en bij het wandmodel moet je nog een extra separate boiler bestellen
En de H staat voor hogere temperatuur?

Acties:
  • 0 Henk 'm!

  • Technician-
  • Registratie: November 2017
  • Laatst online: 22:05
Vraag dit voor een kennis, kan het thuis niet testen.
Maar hoe werkt de instelling van stille modus?
EDLA06
Volgens de kennis, kan die hem wel op een bepaalde tijd aansturen maar niet uitsturen, of dat vond hij niet in de MMI.

Acties:
  • 0 Henk 'm!

  • WRMTP
  • Registratie: Januari 2023
  • Laatst online: 21-10 18:35
Kasseilegger schreef op woensdag 13 maart 2024 @ 12:36:
[...]
En de H staat voor hogere temperatuur?
Yep. Dit model (H-HT) verwarmt cv water tot 70 grd. Je hebt ook een H-MT model (Epra08) en deze verwarmt tot max 65 grd. Voordeel is verder dat je geen backup unit nodig hebt voor je legionellarun omdat deze modellen ruim 60 graden kunnen produceren tot maar liefst -28 grd.

Acties:
  • +1 Henk 'm!

  • eastend99
  • Registratie: November 2010
  • Laatst online: 20:05
SmartGuyz schreef op dinsdag 12 maart 2024 @ 12:34:
[...]
Het zal toch lager zijn dan het 299w verbruik hoop ik? ;)
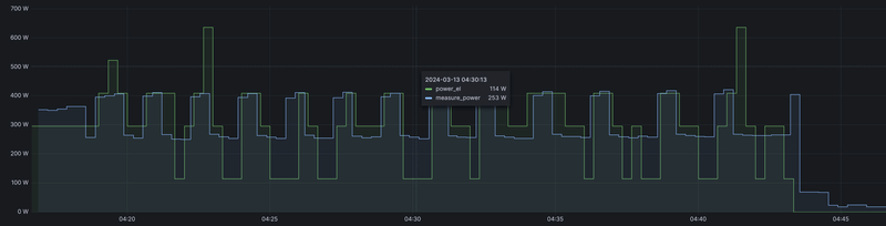
Afbeeldingslocatie: https://tweakers.net/i/MYQwIIYLU6wbeVUEUKYXKnsJ7ks=/800x/filters:strip_exif()/f/image/Yy352y73GbR3n01LXUeltPB7.png?f=fotoalbum_large

Dit zijn gegevens van afgelopen nacht. De WP zegt naar 114W (de groene lijn) te schakelen, terwijl de meting op de aansluiting op het stroomnet 253W laat zien. Er zijn altijd kleine verschillen omdat deze WP in rust ongeveer 53W verbruikt, deze afwijking is significant (45%). Wat de WP precies doet op de 115W spikes weet ik niet. Het kan een meetfout zijn, het vermogen wordt in ieder geval niet voor het inverter deel van de pomp gebruikt anders zou in deze grafiek de blauwe en de groene lijn ongeveer gelijk moeten lopen.

Acties:
  • 0 Henk 'm!

  • CurryWurry
  • Registratie: November 2023
  • Laatst online: 10-04 11:26
bij het thuiskomen daarnet hoor ik toevallig dat de Altherma aan een ontdooi cyclus bezig was.. het is 14 graden buiten.. iemand een idee wat hier aan de hand kan zijn? Er lag ook effectief een plas water onder de buitenunit. Weird...

Acties:
  • 0 Henk 'm!

  • Sparky
  • Registratie: Februari 2023
  • Laatst online: 06-10 12:25
CurryWurry schreef op woensdag 13 maart 2024 @ 16:40:
bij het thuiskomen daarnet hoor ik toevallig dat de Altherma aan een ontdooi cyclus bezig was.. het is 14 graden buiten.. iemand een idee wat hier aan de hand kan zijn? Er lag ook effectief een plas water onder de buitenunit. Weird...
Een plas water zou kunnen als relatief vochtige buitenlucht afkoelt in buitenunit en daardoor condenseert.

Maar weet je zeker dat het een ontdooi cyclus was??? Dat lijkt me echt uitgesloten bij 14 Graden buitentemperatuur! Was het wellicht een warm water run oid waardoor buitenunit wat meer geluid produceerde?

WP Daikin Altherma 3 / Thuisbatterij Marstek Venus 5,12 / EV Tesla / 54 zonnepanelen / Van Moof S3 / HomeWizard / Worx robotmaaier


Acties:
  • 0 Henk 'm!

  • CurryWurry
  • Registratie: November 2023
  • Laatst online: 10-04 11:26
Sparky schreef op woensdag 13 maart 2024 @ 16:58:
[...]


Een plas water zou kunnen als relatief vochtige buitenlucht afkoelt in buitenunit en daardoor condenseert.

Maar weet je zeker dat het een ontdooi cyclus was??? Dat lijkt me echt uitgesloten bij 14 Graden buitentemperatuur! Was het wellicht een warm water run oid waardoor buitenunit wat meer geluid produceerde?
Dacht ik ook. Maar bij stelmotoren stond wel degelijk ontdooi/olieretour AAN... Snap het ook niet

Acties:
  • 0 Henk 'm!

  • Sparky
  • Registratie: Februari 2023
  • Laatst online: 06-10 12:25
CurryWurry schreef op woensdag 13 maart 2024 @ 17:06:
[...]


Dacht ik ook. Maar bij stelmotoren stond wel degelijk ontdooi/olieretour AAN... Snap het ook niet
Ik lees in je tekst "OLIERETOUR", als ik het goed heb gebeurd dat dagelijks bij een 24/7 draaiende WP.
Zou dat het geval zijn? (duurt niet zo lang, als je een energiemeting hebt kun je wellicht een korte rimpel in het verbruik zien)

WP Daikin Altherma 3 / Thuisbatterij Marstek Venus 5,12 / EV Tesla / 54 zonnepanelen / Van Moof S3 / HomeWizard / Worx robotmaaier


Acties:
  • 0 Henk 'm!

  • CurryWurry
  • Registratie: November 2023
  • Laatst online: 10-04 11:26
Sparky schreef op woensdag 13 maart 2024 @ 17:25:
[...]


Ik lees in je tekst "OLIERETOUR", als ik het goed heb gebeurd dat dagelijks bij een 24/7 draaiende WP.
Zou dat het geval zijn? (duurt niet zo lang, als je een energiemeting hebt kun je wellicht een korte rimpel in het verbruik zien)
In het menu Stelmotoren op de binnenunit is dat 1 item: Ontdooien/olieretour. Ik zou moeten opzoeken wat het verschil functioneel juist is, maar ging er misschien te snel vannuit dat het hier over een ontdooi cyclus ging. De WP heeft vandaag nauwelijks gedraaid, net door de warme temperaturen. Dit gebeurde net aan het einde van een relatief korte run na warmtevraag van de radiatoren op het verdiep (aparte thermostaat)

Acties:
  • 0 Henk 'm!

  • axelaar
  • Registratie: Augustus 2021
  • Laatst online: 13-09 21:18
Ik krijg ook regelmatig een ontdooicyclus bij hogere temperaturen. Het is echt ontdooien, want de vertrekwatertemperatuur is daarna heel laag. Vanochtend rond 9 uur, gisteravond ook rond 9 uur. In de verste verte geen ijsafzetting te bekennen op het apparaat. Vertrekwatertemperatuur ligt normaliter tussen de 30 en 40 graden.

Acties:
  • +1 Henk 'm!

  • Atomius
  • Registratie: Februari 2004
  • Laatst online: 20-10 21:24
FloRadix schreef op dinsdag 12 maart 2024 @ 21:26:
Even ter info mijn daikin draait momenteel heel zuinig bij een buiten van temperatuur van 10gr, het gemiddeld vebruik is rond de 0,38kWh per uur bij een LW setpoint van 27gr

Elke kamer heeft zijn eigen ventilo en in heel het huis is overal 21gr kamer temperatuur.

[Afbeelding]
hierboven zie je ook een defrost moment om 19u45

enkel verwarming draai ik gemiddeld gemiddeld 0,455 kWh per uur heel de dag
[Afbeelding]

Model Daikin Altherma 3 l EPRA12EV3 - ETVX12E6V
Netjes, maar is natuurlijk ook wel relevant hoe groot je huis is, uit welk jaar, isolatie etc. Bij ons staat ie op 19,5 beneden en op 17 in de slaapkamers (vind jij met 21 slapen prettig?) en het verbruik voor verwarming is gemiddeld zo'n 7,3 kWh per dag sinds 1 maart en 1,9 kWh voor SWW. Huis uit '70, redelijk geïsoleerd, 100-110 m2 oppervlak VV.

Acties:
  • 0 Henk 'm!

  • CurryWurry
  • Registratie: November 2023
  • Laatst online: 10-04 11:26
FloRadix schreef op dinsdag 12 maart 2024 @ 21:26:
Even ter info mijn daikin draait momenteel heel zuinig bij een buiten van temperatuur van 10gr, het gemiddeld vebruik is rond de 0,38kWh per uur bij een LW setpoint van 27gr

Elke kamer heeft zijn eigen ventilo en in heel het huis is overal 21gr kamer temperatuur.

[Afbeelding]
hierboven zie je ook een defrost moment om 19u45
mooie cijfers inderaad.. Maar ook hier een defrost moment bij relatief hoge buitentemperaturen - net zoals bij ons en sommige anderen hier op het forum.

Acties:
  • +1 Henk 'm!

  • MrFish
  • Registratie: Juni 2003
  • Laatst online: 21:11

MrFish

Untitled

CurryWurry schreef op donderdag 14 maart 2024 @ 10:43:
[...]


mooie cijfers inderaad.. Maar ook hier een defrost moment bij relatief hoge buitentemperaturen - net zoals bij ons en sommige anderen hier op het forum.
Als het écht een defrost is met deze temperaturen, dan is er iets flink mis. Een oil return zou je juist kunnen herkennen aan het feit dat je verdampertemperatuur (te meten met ESP Altherma) niet onder nul zit. Vziw wordt oil return wel met een defrost-achtige cyclus gedaan. Hoe vaak een oil return wordt gedaan, hangt volgens mij ook af van de hoogte van de buitenunit tov de binnenunit en dergelijke.

Check mijn thuisbatterijsimulator


Acties:
  • +2 Henk 'm!

  • piieter
  • Registratie: Juni 2021
  • Laatst online: 00:34
Er zijn heel veel modellen van Daikin.
In de loop van de tijd heb ik er een aantal genoteerd in een tabelletje zoals Daikin dit zelf ook weergeeft in de uitgebreide installateur-handleidingen van diverse modellen.
Misschien voor anderen ook interessant.
Afbeeldingslocatie: https://tweakers.net/i/8SSPYcUMX-nN7w1T_fFzE3UTMX8=/800x/filters:strip_icc():strip_exif()/f/image/b7bdDs8p0d11wwNXTOT4fff6.jpg?f=fotoalbum_large

Buiten-unit: ERGA08EVAH7 | Binnen-unit: EHVH08S18EJ9W | Kamerthermostaat: BRC1HHDAW | 116 m² Vloerverwarming | 3 open verdelers zonder pomp | 13 groepen (3/5/5) | Gasloos sinds 21-09-2023 | Vrijstaande jaren-30 woning, goed geïsoleerd. Schuimbeton vloer.


Acties:
  • 0 Henk 'm!
MrFish schreef op donderdag 14 maart 2024 @ 13:53:
[...]


Als het écht een defrost is met deze temperaturen, dan is er iets flink mis. Een oil return zou je juist kunnen herkennen aan het feit dat je verdampertemperatuur (te meten met ESP Altherma) niet onder nul zit. Vziw wordt oil return wel met een defrost-achtige cyclus gedaan. Hoe vaak een oil return wordt gedaan, hangt volgens mij ook af van de hoogte van de buitenunit tov de binnenunit en dergelijke.
Zijn geen defrosts. De BUH gaat aan, ook hier, bij opwarmen van sww tank. En dan is volgens mij OF omdat de buitnsensor boven de 25? of 30? graden meet, maar dat is niet het geval, het is omdat de retour boven de 25 graden is volgens mij;

Afbeeldingslocatie: https://tweakers.net/i/ZdRVmVqJ-8MBxx6gBeIEyTnko2E=/x800/filters:strip_exif()/f/image/NKeVJN4Ax20OjwA73jwJrxfI.png?f=fotoalbum_large

Vandaar een ruk cop vandaag... Hoe kunnen we dit aanpakken? :/

|| Solar 7.4kwp oostwest + 850wp zuid + Deye 12K-SG04LP3-EU + 50kWh LiFePo4 || EHVX08S23EJ9W + ERGA06EAV3H ||


Acties:
  • 0 Henk 'm!
axelaar schreef op woensdag 13 maart 2024 @ 17:46:
Ik krijg ook regelmatig een ontdooicyclus bij hogere temperaturen. Het is echt ontdooien, want de vertrekwatertemperatuur is daarna heel laag. Vanochtend rond 9 uur, gisteravond ook rond 9 uur. In de verste verte geen ijsafzetting te bekennen op het apparaat. Vertrekwatertemperatuur ligt normaliter tussen de 30 en 40 graden.
Zie hierboven. De BUH is jou indicatie voor een "defrost" ?

|| Solar 7.4kwp oostwest + 850wp zuid + Deye 12K-SG04LP3-EU + 50kWh LiFePo4 || EHVX08S23EJ9W + ERGA06EAV3H ||


Acties:
  • 0 Henk 'm!

  • Technician-
  • Registratie: November 2017
  • Laatst online: 22:05
PCJR schreef op donderdag 14 maart 2024 @ 20:26:
[...]


Zijn geen defrosts. De BUH gaat aan, ook hier, bij opwarmen van sww tank. En dan is volgens mij OF omdat de buitnsensor boven de 25? of 30? graden meet, maar dat is niet het geval, het is omdat de retour boven de 25 graden is volgens mij;

[Afbeelding]

Vandaar een ruk cop vandaag... Hoe kunnen we dit aanpakken? :/
Configuratie assistent en dan BUH op 0kw zetten.

Acties:
  • 0 Henk 'm!
Technician- schreef op donderdag 14 maart 2024 @ 20:44:
[...]

Configuratie assistent en dan BUH op 0kw zetten.
Dan gaat ook mijn tapwater niet meer opgewarmd worden? :P

|| Solar 7.4kwp oostwest + 850wp zuid + Deye 12K-SG04LP3-EU + 50kWh LiFePo4 || EHVX08S23EJ9W + ERGA06EAV3H ||


Acties:
  • 0 Henk 'm!

  • MrFish
  • Registratie: Juni 2003
  • Laatst online: 21:11

MrFish

Untitled

PCJR schreef op donderdag 14 maart 2024 @ 20:26:
[...]


Zijn geen defrosts. De BUH gaat aan, ook hier, bij opwarmen van sww tank. En dan is volgens mij OF omdat de buitnsensor boven de 25? of 30? graden meet, maar dat is niet het geval, het is omdat de retour boven de 25 graden is volgens mij;

[Afbeelding]

Vandaar een ruk cop vandaag... Hoe kunnen we dit aanpakken? :/
Zonder enige zichtbare legenda en astitels is er op basis van dit plaatje niks te zeggen.

Check mijn thuisbatterijsimulator


Acties:
  • 0 Henk 'm!

  • Technician-
  • Registratie: November 2017
  • Laatst online: 22:05
PCJR schreef op donderdag 14 maart 2024 @ 20:46:
[...]


Dan gaat ook mijn tapwater niet meer opgewarmd worden? :P
Als het goed is heb je een vat met een eigen e-Heater die Daikin alleen bij legionella run stuurt.

Acties:
  • 0 Henk 'm!

  • GJA
  • Registratie: December 2008
  • Laatst online: 22:35

GJA

Technician- schreef op donderdag 14 maart 2024 @ 20:44:
[...]

Configuratie assistent en dan BUH op 0kw zetten.
Met de configuratie assistent verzet ie toch meerdere waarden? Zou ik niet aanraden als je al meerdere instellinge naar tevredenheid hebt gedaan.

Daikin EHVH08S23EJ9W binnen, ERGA08EAV3H7 buiten | Alfen Eve Single Pro-Line 3-fase | HassIO | DJI Mini 2 | Paard | MK3 ST | fixt keukenapparatuur en WaDro | HT-A2 | gasloos | RF900R | KLR650


Acties:
  • 0 Henk 'm!

  • Technician-
  • Registratie: November 2017
  • Laatst online: 22:05
GJA schreef op donderdag 14 maart 2024 @ 20:55:
[...]


Met de configuratie assistent verzet ie toch meerdere waarden? Zou ik niet aanraden als je al meerdere instellinge naar tevredenheid hebt gedaan.
Nee hoor. Je kunt ook gewoon doorklikken en niks veranderen.

Acties:
  • +1 Henk 'm!

  • axelaar
  • Registratie: Augustus 2021
  • Laatst online: 13-09 21:18
PCJR schreef op donderdag 14 maart 2024 @ 20:31:
[...] De BUH is jou indicatie voor een "defrost" ?
Ik haal die kennis uit de MQTT topics die de P1P2MQTT module uitstuurt en die ik vastleg in een log. Ik leg dan ook de vertrekwatertemperatuur vast op die momenten, zodat ik kan zien wat de warmtepomp 'zag' bij in- of uitschakelen van de compressor.
De BUH heb ik onderbroken, het stuursignaal gaat naar onze domotica die dan al dan niet toelaat of de BUH ingeschakeld wordt.

Acties:
  • 0 Henk 'm!
MrFish schreef op donderdag 14 maart 2024 @ 20:48:
[...]


Zonder enige zichtbare legenda en astitels is er op basis van dit plaatje niks te zeggen.
Afbeeldingslocatie: https://tweakers.net/i/Lr_1uRNct04-WYPwY8SisXIwA0o=/800x/filters:strip_exif()/f/image/g1lAbMY6YcvgAAGq6RVQMh8x.png?f=fotoalbum_large

|| Solar 7.4kwp oostwest + 850wp zuid + Deye 12K-SG04LP3-EU + 50kWh LiFePo4 || EHVX08S23EJ9W + ERGA06EAV3H ||


Acties:
  • 0 Henk 'm!

  • Drommels75
  • Registratie: December 2023
  • Laatst online: 21-10 13:20
Schiet mij nu maar helemaal lek, snap niets meer van deze warmtepomp.
Heb de kamerthermostaat op 21 graden staan en met de ingestelde stooklijn zit de binnentemperatuur rond de 20 graden. Vraag vanuit de thermostaat staat dus continue aan en AWT wordt aan de hand van de stooklijn bepaald.

Hoe is het nu mogelijk dat backupverwarming 1 en boosterverwarming beiden aan staan terwijl de tweewegklep op ruimteverwarming staat.

Zie foto's als bewijs, verder stond boosterstand, ontdooien etc. allemaal uit.

Volgende week komt een Daikin monteur voor een update om de storingsmelding tweede temperatuursensor externe boiler te verhelpen (sensor niet aanwezig).
Hopelijk kan hij me meer vertellen over de settings of deze juist ingesteld zijn en zal bovenstaande vraag ook bij hem neerleggen.
Vindt sowieso het stroomverbruik zo vreemd, waarom springt overdag de booster en backupverwarming voor langere tijd aan en vanwaar dit pendelen de hele nacht tussen 400W en 1200W.

Afbeeldingslocatie: https://tweakers.net/i/f9jubrz-E8D-q5CSakI-hvEoejA=/x800/filters:strip_icc():strip_exif()/f/image/7QfHE5SmATrf8qo1tqrDD2Hz.jpg?f=fotoalbum_large

Afbeeldingslocatie: https://tweakers.net/i/L5Y8xxJeOEc-XwAJhmT1ehh1bG0=/800x/filters:strip_icc():strip_exif()/f/image/tkElBTvYKAsFMhxscvtGcYGY.jpg?f=fotoalbum_large

Acties:
  • 0 Henk 'm!

  • Hetisweergezell
  • Registratie: November 2013
  • Laatst online: 21-10 09:25
Drommels75 schreef op donderdag 14 maart 2024 @ 22:21:
Schiet mij nu maar helemaal lek, snap niets meer van deze warmtepomp.
Heb de kamerthermostaat op 21 graden staan en met de ingestelde stooklijn zit de binnentemperatuur rond de 20 graden. Vraag vanuit de thermostaat staat dus continue aan en AWT wordt aan de hand van de stooklijn bepaald.

Hoe is het nu mogelijk dat backupverwarming 1 en boosterverwarming beiden aan staan terwijl de tweewegklep op ruimteverwarming staat.

Zie foto's als bewijs, verder stond boosterstand, ontdooien etc. allemaal uit.

Volgende week komt een Daikin monteur voor een update om de storingsmelding tweede temperatuursensor externe boiler te verhelpen (sensor niet aanwezig).
Hopelijk kan hij me meer vertellen over de settings of deze juist ingesteld zijn en zal bovenstaande vraag ook bij hem neerleggen.
Vindt sowieso het stroomverbruik zo vreemd, waarom springt overdag de booster en backupverwarming voor langere tijd aan en vanwaar dit pendelen de hele nacht tussen 400W en 1200W.

[Afbeelding]

[Afbeelding]
Hoe staan de stooklijn en delta t ingesteld? Je zou bijna denken dat nu het wat warmer wordt dat jouw systeem er moeite mee begint te krijgen om zijn warmte kwijt te kunnen (en dat hij daardoor gaat pendelen).

[ Voor 5% gewijzigd door Hetisweergezell op 14-03-2024 22:33 ]


Acties:
  • 0 Henk 'm!

  • Drommels75
  • Registratie: December 2023
  • Laatst online: 21-10 13:20
Hetisweergezell schreef op donderdag 14 maart 2024 @ 22:29:
[...]


Hoe staan de stooklijn en delta t ingesteld? Je zou bijna denken dat nu het wat warmer wordt dat jouw systeem er moeite mee begint te krijgen om zijn warmte kwijt te kunnen (en dat hij daardoor gaat pendelen).
38 bij -15
23 bij 15

Acties:
  • +1 Henk 'm!

  • danny.s
  • Registratie: November 2021
  • Laatst online: 21:46
23 is veeeel te laag, maak daar maar eens 26-27 van, afhankelijk van de dT.

Acties:
  • 0 Henk 'm!

  • Drommels75
  • Registratie: December 2023
  • Laatst online: 21-10 13:20
danny.s schreef op donderdag 14 maart 2024 @ 23:17:
[...]

23 is veeeel te laag, maak daar maar eens 26-27 van, afhankelijk van de dT.
Delta T van 4
Ga het eens aanpassen en kijken wat er gebeurd.

Maar dan zal ik weer de thermostaat terug moeten gaan zetten op 20.5 of 20.0 of zo, anders wordt het te warm binnen. Begint deze weer te pendelen op de kamerthermostaat?

Acties:
  • +3 Henk 'm!

  • Hetisweergezell
  • Registratie: November 2013
  • Laatst online: 21-10 09:25
Drommels75 schreef op donderdag 14 maart 2024 @ 23:32:
[...]


Delta T van 4
Ga het eens aanpassen en kijken wat er gebeurd.

Maar dan zal ik weer de thermostaat terug moeten gaan zetten op 20.5 of 20.0 of zo, anders wordt het te warm binnen. Begint deze weer te pendelen op de kamerthermostaat?
Ik denk dat het mis gaat met de aanvoerwatertemperatuur van 23 graden bij een 15 graden buiten temperatuur met die delta t van 4.

De aanvoerwatertemperatuur moet minimaal gelijk zijn aan jouw gewenste kamertemperatuur + de delta t plus nog een paar graden om de warmte van de warmtepomp kwijt te kunnen. Ik zou dus de minimale aanvoerwatertemperatuur naar 28 graden te zetten. Dan heb je in ieder geval een aantal graden verschil tussen je (gewenste) ruimte temperatuur en de aanvoerwatertemperatuur zodat de warmtepomp zijn warmte kwijt kan. Mocht er nog steeds gependel zijn dan kun je de delta t op 3 zetten. Verder zou je de overshoot nog kunnen verhogen (als je dat al niet gedaan hebt).

Acties:
  • 0 Henk 'm!

  • Technician-
  • Registratie: November 2017
  • Laatst online: 22:05
Drommels75 schreef op donderdag 14 maart 2024 @ 22:21:
Schiet mij nu maar helemaal lek, snap niets meer van deze warmtepomp.
Heb de kamerthermostaat op 21 graden staan en met de ingestelde stooklijn zit de binnentemperatuur rond de 20 graden. Vraag vanuit de thermostaat staat dus continue aan en AWT wordt aan de hand van de stooklijn bepaald.

Hoe is het nu mogelijk dat backupverwarming 1 en boosterverwarming beiden aan staan terwijl de tweewegklep op ruimteverwarming staat.

Zie foto's als bewijs, verder stond boosterstand, ontdooien etc. allemaal uit.

Volgende week komt een Daikin monteur voor een update om de storingsmelding tweede temperatuursensor externe boiler te verhelpen (sensor niet aanwezig).
Hopelijk kan hij me meer vertellen over de settings of deze juist ingesteld zijn en zal bovenstaande vraag ook bij hem neerleggen.
Vindt sowieso het stroomverbruik zo vreemd, waarom springt overdag de booster en backupverwarming voor langere tijd aan en vanwaar dit pendelen de hele nacht tussen 400W en 1200W.

[Afbeelding]

[Afbeelding]
Omdat er niks klopt van je basis instelling.
Als je trouwens je setpoint langere tijd niet haalt dan kan die de backup aanschakelen en dat is dan nog logisch ook.

Acties:
  • +1 Henk 'm!

  • Technician-
  • Registratie: November 2017
  • Laatst online: 22:05
Hetisweergezell schreef op vrijdag 15 maart 2024 @ 06:35:
[...]


Ik denk dat het mis gaat met de aanvoerwatertemperatuur van 23 graden bij een 15 graden buiten temperatuur met die delta t van 4.

De aanvoerwatertemperatuur moet minimaal gelijk zijn aan jouw gewenste kamertemperatuur + de delta t plus nog een paar graden om de warmte van de warmtepomp kwijt te kunnen. Ik zou dus de minimale aanvoerwatertemperatuur naar 28 graden te zetten. Dan heb je in ieder geval een aantal graden verschil tussen je (gewenste) ruimte temperatuur en de aanvoerwatertemperatuur zodat de warmtepomp zijn warmte kwijt kan. Mocht er nog steeds gependel zijn dan kun je de delta t op 3 zetten. Verder zou je de overshoot nog kunnen verhogen (als je dat al niet gedaan hebt).
Laten we eens beginnen met pendelen hernoemen naar start/stops.
Meer dan 4 s/s per uur is pas pendelen.

Acties:
  • 0 Henk 'm!

  • Hetisweergezell
  • Registratie: November 2013
  • Laatst online: 21-10 09:25
Technician- schreef op vrijdag 15 maart 2024 @ 07:34:
[...]

Laten we eens beginnen met pendelen hernoemen naar start/stops.
Meer dan 4 s/s per uur is pas pendelen.
Is dat de definitie van pendelen? Ik dacht dat pendelen gewoon is dat de warmtepomp met regelmaat aan het starten en stoppen is met de reden dat hij zijn warmte niet kwijt kan terwijl de gewenste kamertemperatuur nog niet bereikt is. En dat lijkt hier het geval te zijn toch?

Acties:
  • +2 Henk 'm!

  • Technician-
  • Registratie: November 2017
  • Laatst online: 22:05
Hetisweergezell schreef op vrijdag 15 maart 2024 @ 07:39:
[...]


Is dat de definitie van pendelen? Ik dacht dat pendelen gewoon is dat de warmtepomp met regelmaat aan het starten en stoppen is met de reden dat hij zijn warmte niet kwijt kan terwijl de gewenste kamertemperatuur nog niet bereikt is. En dat lijkt hier het geval te zijn toch?
Nee dat is gewoon “normaal gedrag” of “regelen”
Hoe moet die anders regelen als het warmteverlies zo klein is en de efficiency zo hoog?

Dat het pendelen genoemd wordt is gewoon elkaar napraten. En op zoek zijn naar de “rechte lijn” in grafieken.
Doe de grafieken weg. Laat de WP zijn ding doen en analyseer op maand nivo de COP d:)b

Acties:
  • +1 Henk 'm!

  • Hetisweergezell
  • Registratie: November 2013
  • Laatst online: 21-10 09:25
Technician- schreef op vrijdag 15 maart 2024 @ 07:46:
[...]

Nee dat is gewoon “normaal gedrag” of “regelen”
Hoe moet die anders regelen als het warmteverlies zo klein is en de efficiency zo hoog?

Dat het pendelen genoemd wordt is gewoon elkaar napraten. En op zoek zijn naar de “rechte lijn” in grafieken.
Doe de grafieken weg. Laat de WP zijn ding doen en analyseer op maand nivo de COP d:)b
Met dat zoeken naar die rechte lijn ben ik wel met je eens. Die ga ik nooit halen. Daarvoor is het buiten te warm en mijn huis te goed geïsoleerd. Zelfs op het laagste vermogen maakt mijn warmtepomp runs van max 3 uurtjes en dan gaat hij weer uit.

Maar dat is ook normaal gedrag en levert een hoge cop op. Maar als de warmtepomp zijn warmte niet kwijt kan door een te lage stooklijn met een te hoge delta t of een te hoge gewenste temperatuur dan wordt het wel heel lastig voor de warmtepomp om normaal te "regelen".

Maar ik denk dat we elkaar in de basis wel snappen.

Acties:
  • 0 Henk 'm!

  • MrFish
  • Registratie: Juni 2003
  • Laatst online: 21:11

MrFish

Untitled

Ik zie een heel korte SWW run. Zat de temp van het SWW vat toevallig al dicht bij de doeltemp? Volgens mij slaat de compressor dan inderdaad niet aan.

Check mijn thuisbatterijsimulator


Acties:
  • 0 Henk 'm!
MrFish schreef op vrijdag 15 maart 2024 @ 08:29:
[...]


Ik zie een heel korte SWW run. Zat de temp van het SWW vat toevallig al dicht bij de doeltemp? Volgens mij slaat de compressor dan inderdaad niet aan.
Dit was gister tussen 16h30 en 17h30 zeg maar.

Afbeeldingslocatie: https://tweakers.net/i/KSQlBSfGEW9ld6cJn32RG575m5o=/800x/filters:strip_exif()/f/image/HXnHZ25uIxPi1aXogl3CEeiF.png?f=fotoalbum_large

Klopt, de sww tank was al dik 43. En om 17h10 staat een setpoint naar 45 meen ik. Dat zou het idd kunnen zijn, komt niet vaak voor dit 8)

Wel erg zeg, die 2 graden ophogen heeft gewoon veel stroom gekost en met een cop van -15 ofzo. :|
Afbeeldingslocatie: https://tweakers.net/i/SwpTl8zOevrW1WWYm8vJAkV8EAY=/800x/filters:strip_exif()/f/image/muTNr8SQDQGfBG3qwKKl8uGB.png?f=fotoalbum_large

[ Voor 21% gewijzigd door PCJR op 15-03-2024 08:50 ]

|| Solar 7.4kwp oostwest + 850wp zuid + Deye 12K-SG04LP3-EU + 50kWh LiFePo4 || EHVX08S23EJ9W + ERGA06EAV3H ||


Acties:
  • 0 Henk 'm!

  • Drommels75
  • Registratie: December 2023
  • Laatst online: 21-10 13:20
Hetisweergezell schreef op vrijdag 15 maart 2024 @ 06:35:
[...]


Ik denk dat het mis gaat met de aanvoerwatertemperatuur van 23 graden bij een 15 graden buiten temperatuur met die delta t van 4.

De aanvoerwatertemperatuur moet minimaal gelijk zijn aan jouw gewenste kamertemperatuur + de delta t plus nog een paar graden om de warmte van de warmtepomp kwijt te kunnen. Ik zou dus de minimale aanvoerwatertemperatuur naar 28 graden te zetten. Dan heb je in ieder geval een aantal graden verschil tussen je (gewenste) ruimte temperatuur en de aanvoerwatertemperatuur zodat de warmtepomp zijn warmte kwijt kan. Mocht er nog steeds gependel zijn dan kun je de delta t op 3 zetten. Verder zou je de overshoot nog kunnen verhogen (als je dat al niet gedaan hebt).
Bedankt voor deze uitleg en gaan we eens aanpassen, overregeling staat trouwens op 4 graden.

Acties:
  • 0 Henk 'm!

  • Drommels75
  • Registratie: December 2023
  • Laatst online: 21-10 13:20
Technician- schreef op vrijdag 15 maart 2024 @ 07:32:
[...]

Omdat er niks klopt van je basis instelling.
Als je trouwens je setpoint langere tijd niet haalt dan kan die de backup aanschakelen en dat is dan nog logisch ook.
Dat klinkt plausibel, echter forum volgend begreep ik dat het beter is dit zo in te stellen zodat langere runs gemaakt worden ipv iedere keer aan en uitschakelen op de kamertemperatuur.
Maar oke, dat zou dan het nadeel hebben dat deze met de backup en boosterverwarming gaat 'bijverwarmen'.

Acties:
  • +1 Henk 'm!

  • kepler
  • Registratie: Maart 2002
  • Laatst online: 21:54
Drommels75 schreef op vrijdag 15 maart 2024 @ 09:38:
[...]


Dat klinkt plausibel, echter forum volgend begreep ik dat het beter is dit zo in te stellen zodat langere runs gemaakt worden ipv iedere keer aan en uitschakelen op de kamertemperatuur.
Maar oke, dat zou dan het nadeel hebben dat deze met de backup en boosterverwarming gaat 'bijverwarmen'.
Wij schakelen gewoon op kamertemperatuur, omdat we een goed geïsoleerd huis hebben. Als maar eventjes de zon schijnt, of er zijn (veel) mensen thuis dan is dat vaak al genoeg verwarming :D

Acties:
  • 0 Henk 'm!

  • Hetisweergezell
  • Registratie: November 2013
  • Laatst online: 21-10 09:25
Drommels75 schreef op vrijdag 15 maart 2024 @ 09:38:
[...]


Dat klinkt plausibel, echter forum volgend begreep ik dat het beter is dit zo in te stellen zodat langere runs gemaakt worden ipv iedere keer aan en uitschakelen op de kamertemperatuur.
Maar oke, dat zou dan het nadeel hebben dat deze met de backup en boosterverwarming gaat 'bijverwarmen'.
In het beginsel klopt dat ook inderdaad. Je wil met een warmtepomp eigenlijk precies genoeg warmte aan he thuis toevoegen zodat het op temperatuur blijft. Dat zou dus in theorie een continue run op een laag vermogen zijn.

Echter zit er een bepaald minimum aan het vermogen wat de warmtepomp kan leveren. Zodra het wat warmer wordt dan kan het zo zijn dit minimale vermogen te veel is om je huis alleen op temperatuur te houden (en gaat het dus opwarmen). Vanaf dat moment zul je dan toch weer op de thermostaat moeten schakelen.

Verder lijkt het zo te zijn dat de warmtepomp het niet leuk vindt als de aanvoer watertemperatuur onder de 25 graden komt (dat lijkt een beetje de minimale temperatuur te zijn) en dan wil de backupheater nog wel eens ingeschakeld worden. Maar dit laatste kan ik niet hard in de documentatie terug vinden. Maar voor alle zekerheid heb ik mijn minimale aanvoer watertemperatuur op 26 graden staan met een delta t van 3 (waarbij opgemerkt moet worden dat de gewenste kamertemperatuur 18,5 is zodat er voldoende verschil is met de retour watertemperatuur om de geproduceerde warmte af te kunnen geven).

Acties:
  • +1 Henk 'm!

  • Drommels75
  • Registratie: December 2023
  • Laatst online: 21-10 13:20
Heb de minimale AWT op 28 gezet met een dT van 4 en de kamerthermostaat terug naar 20, zal de komende week eens kijken of ik verschil zie.
Ben dan wel benieuwd hoe dit zich allemaal gaat verhouden in de winter als het weer koud wordt. Waarschijnlijk moet ik hem dan weer zo instellen dat de gewenste binnentemperatuur net niet gehaald wordt.

Acties:
  • 0 Henk 'm!

  • Hetisweergezell
  • Registratie: November 2013
  • Laatst online: 21-10 09:25
Drommels75 schreef op vrijdag 15 maart 2024 @ 19:09:
Heb de minimale AWT op 28 gezet met een dT van 4 en de kamerthermostaat terug naar 20, zal de komende week eens kijken of ik verschil zie.
Ben dan wel benieuwd hoe dit zich allemaal gaat verhouden in de winter als het weer koud wordt. Waarschijnlijk moet ik hem dan weer zo instellen dat de gewenste binnentemperatuur net niet gehaald wordt.
Ben inderdaad benieuwd naar de resultaten voor komende week maar ik verwacht dat het een stuk beter zal zijn.

Dat laatste is mij nooit gelukt. Ik heb een huis met zeer goede isolatie en de zon hoeft maar even te gaan schijnen en dan slaat de pomp alweer af omdat de gewenste binnentemperatuur meteen gehaald wordt. Ik heb dat maar geaccepteerd en 'troost' me er maar mee dat er blijkbaar zo weinig energie in mijn huis hoeft dat een continue run praktisch niet haalbaar is.

Acties:
  • 0 Henk 'm!

  • danny.s
  • Registratie: November 2021
  • Laatst online: 21:46
Zijn er hier nog meer mensen die zich bij de developer portal hebben aangemeld, en daar geen applicatie aangemaakt krijgen?

Als ik naar My Apps > create new application ga, de boel invul, en op create klikt, krijg ik de error "no suitable auth strategy found". Als ik nu terug ga naar My apps staat er een gele warning "You cannot create an application as this developer portal has no available application auth strategies. Please contact a developer portal admin."

Acties:
  • 0 Henk 'm!

  • jwillemsen
  • Registratie: Juni 2000
  • Laatst online: 21:19
danny.s schreef op vrijdag 15 maart 2024 @ 20:24:
Zijn er hier nog meer mensen die zich bij de developer portal hebben aangemeld, en daar geen applicatie aangemaakt krijgen?

Als ik naar My Apps > create new application ga, de boel invul, en op create klikt, krijg ik de error "no suitable auth strategy found". Als ik nu terug ga naar My apps staat er een gele warning "You cannot create an application as this developer portal has no available application auth strategies. Please contact a developer portal admin."
Die feature werkt nog niet, pas in April is zover ik weet, op een van de eerste pagina’s staat een client id/secret die iedereen moet gebruiken op dit moment.

Acties:
  • +1 Henk 'm!

  • danny.s
  • Registratie: November 2021
  • Laatst online: 21:46
jwillemsen schreef op vrijdag 15 maart 2024 @ 20:27:
[...]


Die feature werkt nog niet, pas in April is zover ik weet, op een van de eerste pagina’s staat een client id/secret die iedereen moet gebruiken op dit moment.
Ah ja, even goed lezen Danny.. 8)7

Dat werkt idd, dus jouw nieuw integratie nu ook kunnen toevoegen _/-\o_

Acties:
  • 0 Henk 'm!

  • GJA
  • Registratie: December 2008
  • Laatst online: 22:35

GJA

Drommels75 schreef op vrijdag 15 maart 2024 @ 19:09:
Heb de minimale AWT op 28 gezet met een dT van 4 en de kamerthermostaat terug naar 20, zal de komende week eens kijken of ik verschil zie.
Ben dan wel benieuwd hoe dit zich allemaal gaat verhouden in de winter als het weer koud wordt. Waarschijnlijk moet ik hem dan weer zo instellen dat de gewenste binnentemperatuur net niet gehaald wordt.
Dan wel ook even overshoot op minimaal 1 maar iets meer lijkt mij beter. Anders komt de retour onder de 25 en dat vindt de wp niet leuk. Heb je kans dat ie op de BUH gaat verwarmen.

Daikin EHVH08S23EJ9W binnen, ERGA08EAV3H7 buiten | Alfen Eve Single Pro-Line 3-fase | HassIO | DJI Mini 2 | Paard | MK3 ST | fixt keukenapparatuur en WaDro | HT-A2 | gasloos | RF900R | KLR650


Acties:
  • 0 Henk 'm!

  • Hetisweergezell
  • Registratie: November 2013
  • Laatst online: 21-10 09:25
GJA schreef op zaterdag 16 maart 2024 @ 08:36:
[...]

Dan wel ook even overshoot op minimaal 1 maar iets meer lijkt mij beter. Anders komt de retour onder de 25 en dat vindt de wp niet leuk. Heb je kans dat ie op de BUH gaat verwarmen.
Is dat zo? Mijn retour zit bijna altijd onder de 25 graden (awt 26 met delta t 3) en daarbij zie ik niets raars (heb espaltherma om dat te checken). Ik dacht dat de buh pas mogelijk mee gaat doen wanneer de awt onder de 25 graden komt. Maar wie weet verschilt dat per situatie.

Acties:
  • +2 Henk 'm!

  • MrFish
  • Registratie: Juni 2003
  • Laatst online: 21:11

MrFish

Untitled

Hetisweergezell schreef op zaterdag 16 maart 2024 @ 09:23:
[...]


Is dat zo? Mijn retour zit bijna altijd onder de 25 graden (awt 26 met delta t 3) en daarbij zie ik niets raars (heb espaltherma om dat te checken). Ik dacht dat de buh pas mogelijk mee gaat doen wanneer de awt onder de 25 graden komt. Maar wie weet verschilt dat per situatie.
Klopt, BUH gaat meedoen bij aanvoer onder de 25 bij normaal bedrijf of retour onder de 25 bij een defrost.

Check mijn thuisbatterijsimulator


Acties:
  • 0 Henk 'm!

  • Rojado
  • Registratie: Januari 2024
  • Laatst online: 23:12
Vraagje; op het display van de binnenunit staat een temperatuur bij het thema vloerverwarming van 32 graden. Systeem is niet in werking (verwarming staat niet aan) . Dat zou dan de temperatuur zijn die het systeem afleid uit de stooklijn om daarmee te verwarmen (aanvoertemperatuur) indien er warmtevraag is. Correct?
Dan de ONECTA app, daar staat bij klimaatregeling 22 graden. En die kan ik dus niet thuisbrengen, zeker niet in relatie met die bovenstaande 32 graden. Het is ook niet de actuele kamertemperatuur en ook niet de ingestelde waarde van de externe thermostaat. Wat is het dan wel?

Acties:
  • 0 Henk 'm!

  • smaij
  • Registratie: November 2000
  • Laatst online: 22:16
Rojado schreef op zaterdag 16 maart 2024 @ 18:37:
Vraagje; op het display van de binnenunit staat een temperatuur bij het thema vloerverwarming van 32 graden. Systeem is niet in werking (verwarming staat niet aan) . Dat zou dan de temperatuur zijn die het systeem afleid uit de stooklijn om daarmee te verwarmen (aanvoertemperatuur) indien er warmtevraag is. Correct?
Dan de ONECTA app, daar staat bij klimaatregeling 22 graden. En die kan ik dus niet thuisbrengen, zeker niet in relatie met die bovenstaande 32 graden. Het is ook niet de actuele kamertemperatuur en ook niet de ingestelde waarde van de externe thermostaat. Wat is het dan wel?
De laatst geregistreerde watertemperatuur na een ww run ?

Acties:
  • 0 Henk 'm!

  • Enzoz89
  • Registratie: Oktober 2018
  • Laatst online: 20-10 23:54
Goedemorgen,

Ik weet niet of deze vraag al eerder is gesteld maar kan ik ergens in de settings de pomp snelheid zelf in stellen. Waarom ik dit vraag. Hij pomp nu met 30l/min water door mijn installatie. Beneden door me vloer verwarming heb ik hier geen probleem van maar boven met mijn Jaga strada,s wel. Het lijkt wel of er iemand met een hogedrukspuit bezig is boven zo klink het nu. Vandaar mijn vraag kan je dit ergens instellen ?

Acties:
  • 0 Henk 'm!

  • Rojado
  • Registratie: Januari 2024
  • Laatst online: 23:12
smaij schreef op zaterdag 16 maart 2024 @ 21:49:
[...]


De laatst geregistreerde watertemperatuur na een ww run ?
Het enige wat ik zie is dat die temperatuur vaak 21/22 graden (of in die regio) is maar op of vlak na het moment dat de warmwater tank het water opwarmt dan staat er soms 54 ( of iets in die buurt)Afbeeldingslocatie: https://tweakers.net/i/fsehBnsAYIqazqd7N3sUJWafn6U=/800x/filters:strip_icc():strip_exif()/f/image/KwEDOg4za7N8uuuwf1eH9cDR.jpg?f=fotoalbum_large graden. Maar verder staat in de ONECTA app het warm water (met actuele temperatuur) gewoon in een apart blok. Dus feitelijk zou dat iets aparts moeten zijn.

Kortom, het is niet de temperatuur van de externe thermostaat en niet de actuele kamer temperatuur maar …….?

Acties:
  • 0 Henk 'm!

  • Hetisweergezell
  • Registratie: November 2013
  • Laatst online: 21-10 09:25
Rojado schreef op zondag 17 maart 2024 @ 10:43:
[...]


Het enige wat ik zie is dat die temperatuur vaak 21/22 graden (of in die regio) is maar op of vlak na het moment dat de warmwater tank het water opwarmt dan staat er soms 54 ( of iets in die buurt)[Afbeelding] graden. Maar verder staat in de ONECTA app het warm water (met actuele temperatuur) gewoon in een apart blok. Dus feitelijk zou dat iets aparts moeten zijn.

Kortom, het is niet de temperatuur van de externe thermostaat en niet de actuele kamer temperatuur maar …….?
Je zou bijna denken dat het de actuele aanvoer watertemperatuur is.

Acties:
  • 0 Henk 'm!

  • buddow
  • Registratie: Februari 2005
  • Laatst online: 21:27
Zijn er al goede ervaringen met een slimme thermostaat en Daikin warmtepomp? Dan lijkt me erg prettig, om boven en beneden apart te verwarmen indien nodig.

Acties:
  • +1 Henk 'm!

  • Rojado
  • Registratie: Januari 2024
  • Laatst online: 23:12
Hetisweergezell schreef op zondag 17 maart 2024 @ 12:27:
[...]


Je zou bijna denken dat het de actuele aanvoer watertemperatuur is.
Getest door te kijken naar de sensoren tijdens warm water verwarmen. De stelling dat het de ‘actuele’ vertrektemperatuur is klopt! ‘Actuele’ tussen haakjes want het is nogal vertraagd binnen de app.

Acties:
  • +1 Henk 'm!

  • MajaMestreech
  • Registratie: Februari 2022
  • Laatst online: 22:33
Rojado schreef op zondag 17 maart 2024 @ 10:43:
[...]


Het enige wat ik zie is dat die temperatuur vaak 21/22 graden (of in die regio) is maar op of vlak na het moment dat de warmwater tank het water opwarmt dan staat er soms 54 ( of iets in die buurt)[Afbeelding] graden. Maar verder staat in de ONECTA app het warm water (met actuele temperatuur) gewoon in een apart blok. Dus feitelijk zou dat iets aparts moeten zijn.

Kortom, het is niet de temperatuur van de externe thermostaat en niet de actuele kamer temperatuur maar …….?
Is inderdaad de actuele vertrekwater temperatuur en dat komt omdat jouw installatie in de vertrek water regeling staat en niet in de Kamer Thermostaat modus. Daarom heb je daaronder de temperatuur ook nu 0 staan en kun je door + en - de vertrekwater temperatuur handmatig verhogen. Laat je die op 0, dan volgt hij gewoon de stooklijn en die is blijkbaar nu met de huidige buitentemperatuur ongeveer 22 graden.

Acties:
  • 0 Henk 'm!

  • Rojado
  • Registratie: Januari 2024
  • Laatst online: 23:12
Probleempje: vandaag heeft de 1ste desinfectie plaatsgevonden en dat ging prima. (Start Zondag 1.00 uur). Vervolgens tussen 6.00 en 7.00 uur 1x bad en 1x douche gebruik. Uiteraard zakt de Ttank dan.
Maar nu: standaard ingesteld op 50 graden met een hysterese van 5 graden en instelling op ‘ alleen warmhouden’. (Ging de eerste week gewoon goed) De Tank zakte tot 36 graden zonder tussendoor op te warmen…..uiteindelijk via installateurs menu even een graadje aan de stooklijn (verwarming) gewijzigd en terug in de menu’s zodat er opnieuw gesynchroniseerd werd. 10 minuten daarna (Ttank nog steeds 36 graden) begint de boel wel te draaien om het tank water weer te verwarmen.
Wat ging hier fout?
En wat had ik (anders) kunnen doen?
Pagina: 1 ... 101 ... 156 Laatste

Let op:
Jouw instelling delen? Instellingen bekijken?
https://docs.google.com/s...XVyTQMqI/edit?usp=sharing

Hulp nodig met domotica/ESPaltherma?
Daikin Altherma 3 -> ESPAltherma