Zie dat jij grid profiel 2013 hebt, mijn systeem heeft 2019. Enig idee wat het verschil is?Pazo schreef op donderdag 19 mei 2022 @ 19:17:
Staat trouwens ook op de overzichtspagina, onder Q-relay
Zie dat jij grid profiel 2013 hebt, mijn systeem heeft 2019. Enig idee wat het verschil is?Pazo schreef op donderdag 19 mei 2022 @ 19:17:
Staat trouwens ook op de overzichtspagina, onder Q-relay
Grappig, is mij nooit opgevallenberend_ schreef op donderdag 19 mei 2022 @ 21:25:
[...]
Zie dat jij grid profiel 2013 hebt, mijn systeem heeft 2019. Enig idee wat het verschil is?
[Afbeelding]
Grote Enphase topic • IQ Gateway uitlezen • PVOutput
PV 10,7kWp O/W • WP Panasonic KIT-WC07K3E5 7kW • Airco ME MSZ HR50VF 5kW • Enyaq iV60 Sportline
Ik zit sinds 11 mei op deze versie. Niets van gemerkt, o.a. Home Assistant en PVOutput werken gewoonremcodk schreef op dinsdag 17 mei 2022 @ 21:59:
Iemand de Envoy al een update gegeven naar V07.04.06?
Deze krijg ik aangeboden in de installer toolkit app. Benieuwd of de lokale api dan nog hetzelfde werkt.
:fill(white):strip_exif()/f/image/YK9hFLJXrePVYUjrTw4qsihO.png?f=user_large)
Grote Enphase topic • IQ Gateway uitlezen • PVOutput
PV 10,7kWp O/W • WP Panasonic KIT-WC07K3E5 7kW • Airco ME MSZ HR50VF 5kW • Enyaq iV60 Sportline
Dank voor het doorgeven, wordt gewaardeerd!Pazo schreef op donderdag 19 mei 2022 @ 22:03:
[...]
Ik zit sinds 11 mei op deze versie. Niets van gemerkt, o.a. Home Assistant en PVOutput werken gewoon
[Afbeelding]
@berend_ , 2019 gevonden en ingeladenBij de profielen stond zowel de 2013 als de 2019 versie die je kan selecteren. Bedankt voor de tip.
Voor HA moet je de API key (en de inloggegevens van Enlighten) hebben. Ik dacht dat je daar ook gewoon bij kan zonder DHZ / installateurs account, maar correct me if i'm wrong want ik kan dat niet controleren.CuttingStorm schreef op vrijdag 20 mei 2022 @ 08:11:
Vandaag worden bij ons 15 panelen met IQ7+ (Qcells AC panelen) en een Envoy s metered geinstalleerd. Nu wil ik natuurlijk zoveel mogelijk data in mijn eigen lokale HA omgeving hebben.
Moet ik hiervoor installateurs nog verzoeken het account op mijn eigen naam te zetten en vervolgens hun toegang te geven ipv andersom?
Grote Enphase topic • IQ Gateway uitlezen • PVOutput
PV 10,7kWp O/W • WP Panasonic KIT-WC07K3E5 7kW • Airco ME MSZ HR50VF 5kW • Enyaq iV60 Sportline
Grote Enphase topic • IQ Gateway uitlezen • PVOutput
PV 10,7kWp O/W • WP Panasonic KIT-WC07K3E5 7kW • Airco ME MSZ HR50VF 5kW • Enyaq iV60 Sportline
Ik denk ik kijk ook even. Bij zowel de inverters als het q-relay staat "No Profile".berend_ schreef op donderdag 19 mei 2022 @ 21:25:
[...]
Zie dat jij grid profiel 2013 hebt, mijn systeem heeft 2019. Enig idee wat het verschil is?
[Afbeelding]
Ik zou zelf de API niet gebruiken, de cloud verbinding hapert nog al eens bij Enphase.CuttingStorm schreef op vrijdag 20 mei 2022 @ 08:11:
Vandaag worden bij ons 15 panelen met IQ7+ (Qcells AC panelen) en een Envoy s metered geinstalleerd. Nu wil ik natuurlijk zoveel mogelijk data in mijn eigen lokale HA omgeving hebben.
Moet ik hiervoor installateurs nog verzoeken het account op mijn eigen naam te zetten en vervolgens hun toegang te geven ipv andersom?
/f/image/HwQZGMmmjVqWYIKEbhDzfFNB.png?f=fotoalbum_large)
MHI 3.5 ZSX-W Enphase IQ7+12x 400wp Zuid IQ7+ 4x 425wp Oost
De micro's krijgen altijd een profiel. Alleen waarschijnlijk niet als standaard ingesteld, en daarom staat er No profile. Heb je toegang tot de Installer Toolkit? Anders even onder de instellingen aanpassen (zie mijn screenshot paar posts hierboven).jeroen3 schreef op vrijdag 20 mei 2022 @ 09:54:
[...]
Ik denk ik kijk ook even. Bij zowel de inverters als het q-relay staat "No Profile".
Lijkt erop dat er niets is ingesteld door de installateurs.
Grote Enphase topic • IQ Gateway uitlezen • PVOutput
PV 10,7kWp O/W • WP Panasonic KIT-WC07K3E5 7kW • Airco ME MSZ HR50VF 5kW • Enyaq iV60 Sportline
Dit heb ik ook, tot nu toe geen problemen gehad. (plaatsing 28maart 2022)jeroen3 schreef op vrijdag 20 mei 2022 @ 09:54:
[...]
Ik denk ik kijk ook even. Bij zowel de inverters als het q-relay staat "No Profile".
Lijkt erop dat er niets is ingesteld door de installateurs.
MHI 3.5 ZSX-W Enphase IQ7+12x 400wp Zuid IQ7+ 4x 425wp Oost
Nu is het al even geleden dat ik dit ook heb ingesteld in HA, maar volgens moest ik toen in de configuratie nog steeds de API key invullen?Bonzo2009 schreef op vrijdag 20 mei 2022 @ 09:58:
[...]
Ik zou zelf de API niet gebruiken, de cloud verbinding hapert nog al eens bij Enphase.
Je kan in HA de plugin toevoegen:
https://www.home-assistant.io/integrations/enphase_envoy
[ Voor 8% gewijzigd door Pazo op 20-05-2022 10:02 ]
Grote Enphase topic • IQ Gateway uitlezen • PVOutput
PV 10,7kWp O/W • WP Panasonic KIT-WC07K3E5 7kW • Airco ME MSZ HR50VF 5kW • Enyaq iV60 Sportline
Nee hij haalt de data lokaal via envoy.local/ nog wattes vandaan volgens mij.Pazo schreef op vrijdag 20 mei 2022 @ 10:01:
[...]
Nu is het al even geleden dat ik dit ook heb ingesteld in HA, maar volgens moest ik toen in de configuratie nog steeds de API key invullen?
MHI 3.5 ZSX-W Enphase IQ7+12x 400wp Zuid IQ7+ 4x 425wp Oost
k heb geen toegang tot de manager portal. Ze doen het ook prima. Ze zitten nu een jaar en hebben 2.4 MWh opgeleverd, en dat komt overeen met de diverse voorspellingen die ik heb uitgezocht.Pazo schreef op vrijdag 20 mei 2022 @ 09:58:
[...]
De micro's krijgen altijd een profiel. Alleen waarschijnlijk niet als standaard ingesteld, en daarom staat er No profile. Heb je toegang tot de Installer Toolkit? Anders even onder de instellingen aanpassen (zie mijn screenshot paar posts hierboven).
Energie dashboard en DSRM draaien al een tijd maar ga in eerste instantie de aangedragen sensoren gebruiken (ook omdat vandaag een gewone Envoy is geplaatst welke later wordt vervangen)Bonzo2009 schreef op vrijdag 20 mei 2022 @ 09:58:
[...]
Ik zou zelf de API niet gebruiken, de cloud verbinding hapert nog al eens bij Enphase.
Je kan in HA de plugin toevoegen:
https://www.home-assistant.io/integrations/enphase_envoy
Zou je eens willen testen of deze lokale URL nog bij je werkt: http://envoy/production.jsonPazo schreef op donderdag 19 mei 2022 @ 22:03:
[...]
Ik zit sinds 11 mei op deze versie. Niets van gemerkt, o.a. Home Assistant en PVOutput werken gewoon
[ Voor 6% gewijzigd door Fraggar op 23-05-2022 20:51 ]
Jep, werkt:Fraggar schreef op maandag 23 mei 2022 @ 20:50:
[...]
Zou je eens willen testen of deze lokale URL nog bij je werkt: http://envoy/production.json
Enphase geeft mij aan dat ze versie 7 niet zomaar zullen pushen:
"Software update of Gateway (envoy) to version 7 is used for Ensemble (battery) systems and for PV system with IQ8 microinverters. The Gateway (Envoy) S does not require update beyond version 5."
:no_upscale():strip_icc():fill(white):strip_exif()/f/image/St4T2nX0yjBQsw4xq1vvUQEc.jpg?f=user_large)
:no_upscale():strip_icc():fill(white):strip_exif()/f/image/R9RA5ejaiISI5qSj6vCyGSyC.jpg?f=user_large)
:no_upscale():strip_icc():fill(white):strip_exif()/f/image/25tpDYs5AMIYXe2czFYPMl7p.jpg)
Grote Enphase topic • IQ Gateway uitlezen • PVOutput
PV 10,7kWp O/W • WP Panasonic KIT-WC07K3E5 7kW • Airco ME MSZ HR50VF 5kW • Enyaq iV60 Sportline
Volgens mij heb je nog steeds versie 5.0.62 i.p.v. 7.04.06, maar heb je de versie 7.04.06 up-to-date klaar staan in de app maar nog niet op de EnvoyPazo schreef op maandag 23 mei 2022 @ 21:31:
[...] Het is ook wel een raadsel wat welke versie inhoudt. Wat is software, wat is firmware?
Grote Enphase topic • IQ Gateway uitlezen • PVOutput
PV 10,7kWp O/W • WP Panasonic KIT-WC07K3E5 7kW • Airco ME MSZ HR50VF 5kW • Enyaq iV60 Sportline
Grote Enphase topic • IQ Gateway uitlezen • PVOutput
PV 10,7kWp O/W • WP Panasonic KIT-WC07K3E5 7kW • Airco ME MSZ HR50VF 5kW • Enyaq iV60 Sportline
Ik loop tegen hetzelfde aan, ik heb echter geen installer toolkit account. Moet ik dan naar de installateur om de inverters te laten updaten?MartinMid schreef op maandag 16 mei 2022 @ 19:52:
[...]
Klopt. ik heb datzelfde gehad. Met 12 panelen ging hij dan (per seconde - gemeten met p1 meter aan de Elektrometer) iets van 500 wat in de plus, en uit, en 500watt, en uit etc.
Na de update was dat opgelost.
Ik heb Enphase gemaild en zij gaan nu firmware 04.28 naar mijn inverters pushen. Dit loopt buiten de installateur om.Brainstorm86 schreef op dinsdag 24 mei 2022 @ 11:58:
[...]
Ik loop tegen hetzelfde aan, ik heb echter geen installer toolkit account. Moet ik dan naar de installateur om de inverters te laten updaten?
Dank voor de snelle reactie, ga ik dat ook doen.Fraggar schreef op dinsdag 24 mei 2022 @ 12:41:
[...]
Ik heb Enphase gemaild en zij gaan nu firmware 04.28 naar mijn inverters pushen. Dit loopt buiten de installateur om.
[ Voor 18% gewijzigd door haakjesluiten op 26-05-2022 15:13 ]
Super vaag, ze pushen dan een firmware naar een envoy gebaseerd op een locatieFraggar schreef op vrijdag 27 mei 2022 @ 17:57:
Enphase zou versie 04.28 op mijn inverters zetten:
[Afbeelding]
Begrijpt iemand dit?
Grote Enphase topic • IQ Gateway uitlezen • PVOutput
PV 10,7kWp O/W • WP Panasonic KIT-WC07K3E5 7kW • Airco ME MSZ HR50VF 5kW • Enyaq iV60 Sportline
Wat is je voltage al hoog of was het gewoon een topmoment qua zon?haakjesluiten schreef op donderdag 26 mei 2022 @ 15:10:
ik draai HA in docker, dus ik heb het script van VK2HIM (https://github.com/vk2him/Enphase-Envoy-mqtt-json) zelf ergens draaien. So far so good. Sensors in HA toegevoegd maar er komt geen data binnen. Als ik in het python script kijk dan scaped ie de data uit http://envoy/stream/meter. Is dit toevallig de data die uit de CT klemmen komt? Mijn metered-s is zonder CT klemmen geinstalleerd dus dat zou dan verklaren waarom dit niet werkt
[Afbeelding]
De omvormers praten over powerline, dus PLC filter/ferrietkernen vergeten te monteren denk ik.Pazo schreef op vrijdag 27 mei 2022 @ 19:36:
@Fraggar Dat is inderdaad wel vreemd. Je zou toch zeggen dat ze het aan de hand van je systeem-ID, en dus serienummer van de Envoy heel specifiek / gericht moeten kunnen pushen?
Ik kom me even melden. Sinds afgelopen donderdag heb ik ook 10 panelen op het tuinhuisje gegooid. Het valt me sindsdien op dat regelmatig het productielampje op de envoy rood (oranje?) brand. Na een flinke zoektocht kom ik erachter dat dit een relatie heeft met het, volgens envoy, niet produceren van 1 of meerdere panelen. In de app staat alles op groen, in de events is er niks terug te lezen hier over. Het enige wat ik zie is:Fraggar schreef op zondag 15 mei 2022 @ 14:11:
Ik ben zelf ook aan de slag gegaan met het uitlezen van mijn Envoy, volgens mij ontbreken deze URL's nog in de start post:
http://envoy/info.xml
Hiermee kun je o.a. het serienummer en de software version ophalen. Je kunt de xml bijvoorbeeld omzetten naar json met xmltodict.
http://envoy/datatab/event_dt.rb?iDisplayLength=25
Hiermee kun je de laatste X events ophalen in json.
Ik kan nergens een link vinden naar de totale opgewekte energie per paneel, maar verwacht wel dat die data ergens klaarstaat.
Door het loggen van het aantal producerende, middels de inventory link, valt het me op dat sommige (random?) panelen soms even 5 minuten stoppen met produceren. De panelen rapporteren eens per 5 minuten, dus hoe lang ze daadwerkelijk niet produceren is de vraag. Dit is overigens niet op te merken in de app op je telefoon. Gisteren ging dit gepaard met enkele foutmeldingen in de events log, maar vandaag zonder foutmeldingen. Ik heb op het Enphase forum iets gelezen over inverter firmware 04.27 en 04.28, rondom dit probleem. Zelf zie ik dat mijn inverters 04.27 bevatten. Dit ga ik nog verder uitzoeken.
Grote Enphase topic • IQ Gateway uitlezen • PVOutput
PV 10,7kWp O/W • WP Panasonic KIT-WC07K3E5 7kW • Airco ME MSZ HR50VF 5kW • Enyaq iV60 Sportline
Pazo schreef op zaterdag 28 mei 2022 @ 23:07:
@grote_oever Vragen aan Enphase of ze 4.28 willen pushen. Grote kans dat het de oplossing is. Er zijn meerdere soortgelijke problemen met 4.27 gemeld.
Ik heb nu de status van alle panelen via nodered naar grafana gestuurd. Maar kennelijk heb ik geen geluk, want alle panelen schakelen wel 5 minuten uit in de laatste 2 uur.Tafellaken schreef op zondag 29 mei 2022 @ 06:34:
@Fraggar @grote_oever
Ik had het gisteren in het grote enphase topic ook al gemeld, maar deze problemen zijn bekend met 4.27. Als je geluk hebt zijn niet alle omvormers aangedaan door de bug, maar als je pech hebt dus wel, zie @Fraggar
Enphase bellen en zo snel mogelijk 4.28 laten pushen. In een ander topic is er iemand wiens omvormers kapot zijn gegaan. Waarschijnlijk toe te schrijven aan deze bug. Die zijn geloof ik wel onder garantie vervangen door enphase, maar toch. Tot dusver zijn met 4.28 niet of nauwelijks problemen te vinden. Grote kans dus dat deze firmware de problemen echt oplost.
Natuurlijk ook gecontroleerd, maar hier niet het geval. Mijn fase spanning komt zelden over de 240V. Bij mijn achterste paneel kan ik daar 7v bij optellen. Zit dus relatief veilig met 247v. Daarnaast krijg je volgens mij ook een foutmelding in je events. Als je meerdere fases hebt kun je andere fase proberen.remcodk schreef op zondag 29 mei 2022 @ 07:35:
Het kan ook te maken hebben met een hoge spanning op je fase.
Hier deze week ook gehad met dit weer. Het ligt aan de lengte en dikte van de bekabeling, maar boven de 250v kan het al spannend worden. I.v.m. verlies op de kabel.
Zie onderstaande afbeelding van de dip van 1 overspanningsdetectie in de IQ7A.
[Afbeelding]
Ik ben wel even benieuwd hoe ik je grafiek moet lezen.Fraggar schreef op zaterdag 28 mei 2022 @ 21:49:
Ja dit zelfde effect zie ik ook, en ik heb ook het idee dat het een minimaal effect heeft op de productie. Als ieder paneel gemiddeld 2x per dag voor een periode van 5 minuten stopt met produceren zou dat 1-2% minder productie betekenen. Dat is niet te ontdekken in de app van Enphase.
Daarnaast is het de vraag of de panelen daadwerkelijk 5 minuten stoppen met produceren, of dat deze periode korter or langer is. De omvormers rapporteren volgens mij maar eens per 5 minuten.
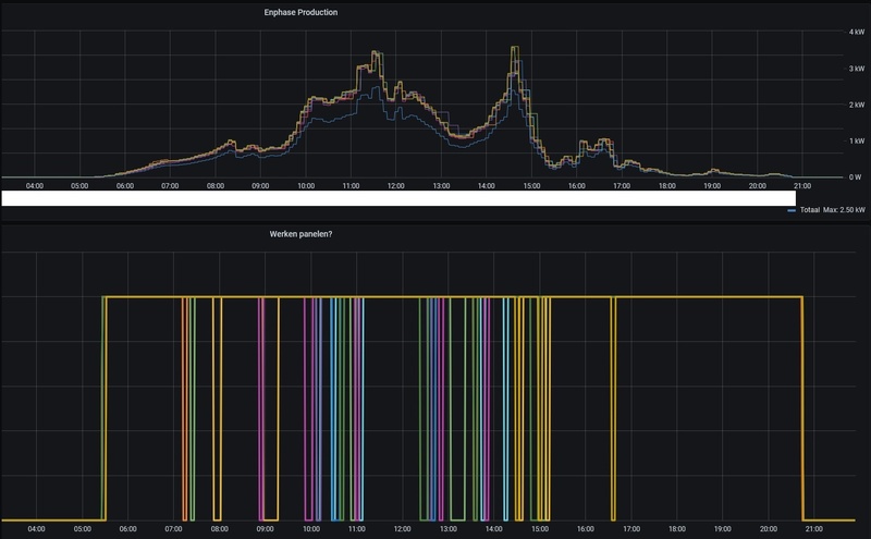
Ik heb een grafiek gemaakt van vandaag, zie hieronder. Ik kan er geen patroon in ontdekken per dag, en ook niet t.o.v. andere dagen. Het gebeurt met alle omvormers, zo'n 0 tot 3 keer per dag.
[Afbeelding]
[ Voor 26% gewijzigd door grote_oever op 29-05-2022 08:43 ]
Ieder lijntje geeft de staat van een omvormer weer. Als ie op 1 staat dan produceert hij, op 0 niet. Let alleen op de 0 en 1 statussen, niet op de schuine lijnen.grote_oever schreef op zondag 29 mei 2022 @ 08:39:
Ik ben wel even benieuwd hoe ik je grafiek moet lezen.
Ahh, die piramide lijntjes zijn gewoon hele dag up geweest. Je kan ervoor kiezen om elke 5 minuten de laatste waarde over te nemen ipv lijntje tussen de 2 waardes.Fraggar schreef op zondag 29 mei 2022 @ 08:54:
[...]
Ieder lijntje geeft de staat van een omvormer weer. Als ie op 1 staat dan produceert hij, op 0 niet. Let alleen op de 0 en 1 statussen, niet op de schuine lijnen.
Ik verwacht te zien dat ze rond 06:00 uur allemaal op 1 staan en dan 's avonds rond 21:00 weer op 0. Maar je ziet dan een aantal omvormers ook gedurende de dag kortstondig naar staat 0 gaan. Dit patroon zie ik elke dag. Alle omvormers doen mee. Zo'n 0-3 keer per dag.
Het hoeft niet aan je eigen bekabeling te liggen. Probleem kan ook bij de netbeheerder liggen watremcodk schreef op zondag 29 mei 2022 @ 07:35:
Het kan ook te maken hebben met een hoge spanning op je fase.
Hier deze week ook gehad met dit weer. Het ligt aan de lengte en dikte van de bekabeling, maar boven de 250v kan het al spannend worden. I.v.m. verlies op de kabel.
@Fraggargrote_oever schreef op zondag 29 mei 2022 @ 09:11:
[...]
Ahh, die piramide lijntjes zijn gewoon hele dag up geweest. Je kan ervoor kiezen om elke 5 minuten de laatste waarde over te nemen ipv lijntje tussen de 2 waardes.
Maar ik heb jou grafiek al binnen 2 uur.
Dit is exact gelijk aan mijn situatie. Mooi om te zien dat de situaties overeenkomen. Nu maar wachten op de oplossing.grote_oever schreef op zondag 29 mei 2022 @ 14:29:
[...]
@Fraggar
Hier de status van mijn panelen vandaag.
1 = werkt
0 = werkt niet
Het eerste wat we opviel is dat het lampje op de envoy rood brand. Als je dan inlogt op de envoy zie je bij mij:turkeyhakan schreef op zondag 29 mei 2022 @ 18:53:
Ik vraag mij af: mijn 16 IQ7A’s hebben ook 4.27. Maar ik ervaar geen issues, tot op heden. Hoe kom ik er achter of ik wel issues ervaar?
Ja maar die producing power is vooral in de ochtend (tijdens opstarten) en in de avond (tijdens afsluiten) nooit gelijk aan de rest. Dat komt toch doordat een paar panelen te weinig uv hebben en daardoor uitblijven/uitgaan.grote_oever schreef op zondag 29 mei 2022 @ 20:02:
[...]
Het eerste wat we opviel is dat het lampje op de envoy rood brand. Als je dan inlogt op de envoy zie je bij mij:
Microinverters
10 Detected
10 Communicating
10 Producing Power
Die laatste geeft dan een ander getal lager dan 10. Tot daar kun je het checken als normaal persoon. Maar als tweakers ga je verder en scrap je op basis van een json de envoy site en upload dit naar node-red om hem vervolgens visueel te maken in Grafana.
Klopt en tussen het smorgens aangaan en savonds uitgaan moeten de lampjes gewoon groen blijven. En dat is niet het geval bij mij.turkeyhakan schreef op zondag 29 mei 2022 @ 20:43:
[...]
Ja maar die producing power is vooral in de ochtend (tijdens opstarten) en in de avond (tijdens afsluiten) nooit gelijk aan de rest. Dat komt toch doordat een paar panelen te weinig uv hebben en daardoor uitblijven/uitgaan.
:strip_exif()/f/image/4cEHkOhmnnvujskwnjXBxUzr.jpg?f=fotoalbum_large)
Hoe kom ik in deze logs? Interessant.grote_oever schreef op zondag 29 mei 2022 @ 20:48:
[...]
Klopt en tussen het smorgens aangaan en savonds uitgaan moeten de lampjes gewoon groen blijven. En dat is niet het geval bij mij.
Als je naar mijn logging kijkt dan zie je hoe vaak het lampje rood brand bij mij:
[Afbeelding]
@Fraggar zag iets voorbij komen in de log. Dat heb ik zelf nog niet gehad en de log blijft bij mij leeg. Maar ik kan voorstellen dat, wanneer de Envoy in de meterkast hangt, je niet snel zal morgen dat dit gebeurt.
Ik heb volgens mij ergens gelezen dat ze in deze "downtime" ook niet produceren. Maar dat lijkt er bij mij niet op. Ik zie tijdens de downtime de desbetreffende MI gewoon wattjes produceren.
In de OP staan alle URLs: Pazo in "[Enphase] Haal meer uit je Envoy!"
Dat is dus niet de JSON die daar als voorbeeld wordt gebruikt neem ik aan? Welke JSON gebruiken jullie om een dergelijke grafiek te maken?grote_oever schreef op maandag 30 mei 2022 @ 07:09:
[...]
In de OP staan alle URLs: Pazo in "[Enphase] Haal meer uit je Envoy!"
De JSON urls kun je via nodered omzetten door middel van een HTTP request.
Het is misschien meer voor een apart topic dan in deze. Toch even kort op ingaan:turkeyhakan schreef op maandag 30 mei 2022 @ 07:32:
[...]
Dat is dus niet de JSON die daar als voorbeeld wordt gebruikt neem ik aan? Welke JSON gebruiken jullie om een dergelijke grafiek te maken?
Ik heb trouwens ook HomeAssistant.
Ik merk het zelf ook niet met IQ7A omvormers op de 4.2.7 firmwareturkeyhakan schreef op zondag 29 mei 2022 @ 18:53:
Ik vraag mij af: mijn 16 IQ7A’s hebben ook 4.27. Maar ik ervaar geen issues, tot op heden. Hoe kom ik er achter of ik wel issues ervaar?
Hier EN 50549-1:2019 RfG E02 NetherlandsFraggar schreef op dinsdag 31 mei 2022 @ 21:11:
Vandaag van Enphase gehoord dat ze nog steeds zoeken naar een oplossing om bij mij de omvormers te upgraden qua firmware.
Wel lieten ze weten dat 4 van de omvormers geen grid profile hadden ingesteld staan en dat ze dit nu gecorrigeerd hebben. Dit zie ik nu in de events: "AGF Profile Netherlands 50438 default/01.00.04.00 activation okay"
Is dit profiel bij jullie ook in gebruik?
[ Voor 11% gewijzigd door grote_oever op 31-05-2022 21:35 ]
Dat is zo te zien het NEN-EN 50438:2013 profiel. Mijn systeem draait net als @grote_oever het EN 50549-1:2019 profiel. Ik ben dan wel benieuwd welk ander profiel er dan nog meer isFraggar schreef op dinsdag 31 mei 2022 @ 21:11:
Dit zie ik nu in de events: "AGF Profile Netherlands 50438 default/01.00.04.00 activation
Grote Enphase topic • IQ Gateway uitlezen • PVOutput
PV 10,7kWp O/W • WP Panasonic KIT-WC07K3E5 7kW • Airco ME MSZ HR50VF 5kW • Enyaq iV60 Sportline
Grote Enphase topic • IQ Gateway uitlezen • PVOutput
PV 10,7kWp O/W • WP Panasonic KIT-WC07K3E5 7kW • Airco ME MSZ HR50VF 5kW • Enyaq iV60 Sportline
Helaas is enphase hier niet sterk in en de software laat veel te wensen over. Zal vast te maken hebben met de werking van het hele enphase systeem, maar mijn ander PV systeem (SMA) is veel gebruikersvriendelijker hierin.Fraggar schreef op woensdag 1 juni 2022 @ 11:39:
@grote_oever Ik heb geen manier gevonden om te ontdekken hoeveel een specifieke omvormer heeft geproduceerd. In de Enphase app zie ik wel de productie per paneel, dus de data moet er wel zijn.
Kunnen we ontdekken of de productie daadwerkelijk even stopt, of dat slechts de rapportage van de productie even stopt?
Ohja die stream zou ons inderdaad inzicht kunnen geven! Binnenkort eens kijken of ik die data makkelijk een tijdje kan loggen.Pazo schreef op woensdag 1 juni 2022 @ 11:44:
@grote_oever @Fraggar Kan het nu niet testen, maar volgens mij geeft http://envoy/stream/meter (dus binnen je eigen netwerk, met installer + envoy wachtwoord) een continue, actuele datastroom weer van de productie. Wellicht kan je dan live een tijdje meekijken, om te kijken of de productie wegvalt (en dan evt ook in de event logs kijken of daar dan ook die melding bij staat).
Bij mij heeft de installateur helemaal geen profiel ingesteld. Ben benieuwd of er een default is of dat mijn omvormers nu niet begrensd zijn qua max voltage?Pazo schreef op woensdag 1 juni 2022 @ 09:08:
Als ik in de Installer Toolkit kijk zijn er maar 2 profielen voor Nederland, 50438:2013 en 50549-1:2019.
[ Voor 8% gewijzigd door CyBeRSPiN op 01-06-2022 13:15 ]
Beste wat ik er voor kan krijgen is HA+InfluxDB+GrafanaFraggar schreef op woensdag 1 juni 2022 @ 11:39:
@grote_oever Ik heb geen manier gevonden om te ontdekken hoeveel een specifieke omvormer heeft geproduceerd. In de Enphase app zie ik wel de productie per paneel, dus de data moet er wel zijn.
Kunnen we ontdekken of de productie daadwerkelijk even stopt, of dat slechts de rapportage van de productie even stopt?
[ Voor 52% gewijzigd door Bonzo2009 op 02-06-2022 18:39 ]
MHI 3.5 ZSX-W Enphase IQ7+12x 400wp Zuid IQ7+ 4x 425wp Oost
Ziet er goed uit, maar is de lijn het gemiddelde van een bepaalde tijdsspanne, of zou je hiermee ook daadwerkelijk een onderbreking van bijvoorbeeld 1 minuut op terugzien?Bonzo2009 schreef op donderdag 2 juni 2022 @ 18:38:
[...]
Beste wat ik er voor kan krijgen is HA+InfluxDB+Grafana
Als ik inzoom zie ik dat die om de 5 min update.Fraggar schreef op donderdag 2 juni 2022 @ 21:37:
[...]
Ziet er goed uit, maar is de lijn het gemiddelde van een bepaalde tijdsspanne, of zou je hiermee ook daadwerkelijk een onderbreking van bijvoorbeeld 1 minuut op terugzien?
MHI 3.5 ZSX-W Enphase IQ7+12x 400wp Zuid IQ7+ 4x 425wp Oost
Zie bij mij alleen maar 50438:2013Pazo schreef op woensdag 1 juni 2022 @ 09:08:
Als ik in de Installer Toolkit kijk zijn er maar 2 profielen voor Nederland, 50438:2013 en 50549-1:2019.
Regio Utrecht 1850Wp@79° 3700Wp@259°
Volgens mij moet deze link: http://envoy/stream/meter realtime data geven, maar is volgens mij alleen te gebruiken als de Enovoy een metered versie is?Bonzo2009 schreef op donderdag 2 juni 2022 @ 22:20:
[...]
Als ik inzoom zie ik dat die om de 5 min update.
Je zou evt je terug levering kunnen na kijken via P1 poort/meter, deze update om de 10sec.
Maar volgens mij kan je alleen testen als je echt helder weer hebt.
In de Installer Toolkit app deze downloaden?hoevenpe schreef op donderdag 2 juni 2022 @ 22:26:
[...]
Zie bij mij alleen maar 50438:2013
Enig idee hoe je die tweede ook kunt krijgen en welke 'beter' is?
[ Voor 4% gewijzigd door Pazo op 02-06-2022 22:30 ]
Grote Enphase topic • IQ Gateway uitlezen • PVOutput
PV 10,7kWp O/W • WP Panasonic KIT-WC07K3E5 7kW • Airco ME MSZ HR50VF 5kW • Enyaq iV60 Sportline
Dan moet je toch aangemeld zijn als installateur?Pazo schreef op donderdag 2 juni 2022 @ 22:28:
In de Installer Toolkit app deze downloaden?
Regio Utrecht 1850Wp@79° 3700Wp@259°
Ja dat is waar (of als DHZ).hoevenpe schreef op donderdag 2 juni 2022 @ 22:30:
[...]
Dan moet je toch aangemeld zijn als installateur?
Met alleen het 'install account' op de envoy zelf kan je dit niet doen.
Grote Enphase topic • IQ Gateway uitlezen • PVOutput
PV 10,7kWp O/W • WP Panasonic KIT-WC07K3E5 7kW • Airco ME MSZ HR50VF 5kW • Enyaq iV60 Sportline
prettig om te horen! Bij mij heeft het dus helaas niet gewerkt.Fraggar schreef op donderdag 2 juni 2022 @ 21:37:
[...]
Ziet er goed uit, maar is de lijn het gemiddelde van een bepaalde tijdsspanne, of zou je hiermee ook daadwerkelijk een onderbreking van bijvoorbeeld 1 minuut op terugzien?
Update:
Vanmorgen is het Enphase alsnog gelukt om de nieuwe firmware op mijn omvormers te zetten: 520-00082-r01-v04.28.07
Vanaf dat moment lijkt het probleem rondom het tijdelijk stoppen met produceren verdwenen te zijn, maar ik kan dit morgenavond pas met zekerheid zeggen.
Wel zie ik dat alle panelen vanmiddag even (ongeveer) tegelijk zijn gestopt, met events rondom grid stability issues. Dit ga ik even aankijken. Mocht dit nogmaals gebeuren dan ben ik benieuwd of dit te maken heeft met mijn grid profile (AGF Profile Netherlands 50438 default/01.00.04.00), of met andere zaken...?
[ Voor 6% gewijzigd door grote_oever op 02-06-2022 23:05 ]
ik krijg hier met de niet metered een 0 in beeld te zien als in inlog met installer login.berend_ schreef op donderdag 2 juni 2022 @ 22:26:
[...]
Volgens mij moet deze link: http://envoy/stream/meter realtime data geven, maar is volgens mij alleen te gebruiken als de Enovoy een metered versie is?
MHI 3.5 ZSX-W Enphase IQ7+12x 400wp Zuid IQ7+ 4x 425wp Oost
Correct, die functionaliteit zit er niet in, enkel het endpoint werkt.Bonzo2009 schreef op vrijdag 3 juni 2022 @ 08:30:
[...]
ik krijg hier met de niet metered een 0 in beeld te zien als in inlog met installer login.
Ik heb dit niet maar mijn omvormers zijn van het type IQ7A én de voltages op de fases komen hier ook nagenoeg niet boven de 240v. Het zou heel goed kunnen dat je omvormers vanwege het grid profile uit gaan omdat ze te dicht bij de 253v komen (gemeten aan de omvormer kant). Op dat moment moeten ze uit aldus het grid profile wat hier in NL verplicht is gesteld door de netbeheerder(s).Fraggar schreef op vrijdag 3 juni 2022 @ 15:20:
Update: Na de firmware-update stoppen de omvormers toch nog steeds enkele keren per dag met produceren, zie onderstaande grafiek. Ik heb Enphase opnieuw om hulp gevraagd.
Speelt dit probleem misschien bij alle Enphase-installaties? Of kan iemand bevestigen dat zijn omvormers daadwerkelijk 's ochtends starten met produceren en zonder enige onderbreking 's avonds weer stoppen met produceren?
Kan ik zelf nog iets monitoren om te bepalen wat een rol kan spelen? Ik zie bijvoorbeeld Production RMS Voltage die 's ochtends rond 6 uur op 234v zit, maar daarna stijgt en nu tussen de 245v-247v zit. Zijn dit normale waarden? Of moet ik juist naar andere waarden kijken?
Daarnaast lijk ik de afgelopen dagen ook meer last te hebben van grid instability, te zien in de event logs. Ik heb Enphase hier ook om reactie gevraagd. Geen idee of dit komt door het aangepaste grid profiel, of doordat het zonniger is.
[Afbeelding]
[ Voor 10% gewijzigd door thomasv op 03-06-2022 17:20 ]
[ Voor 11% gewijzigd door Pazo op 03-06-2022 20:16 ]
Grote Enphase topic • IQ Gateway uitlezen • PVOutput
PV 10,7kWp O/W • WP Panasonic KIT-WC07K3E5 7kW • Airco ME MSZ HR50VF 5kW • Enyaq iV60 Sportline
Zelf gebruik ik geen HomeAssist, maar node-red, domoticz en influx/grafana. Ik scrab altijd alle informatie met node-red. Volgens mij als je de uitgebreide variant van HomeAssist hebt dan zit node-red daar ook bij. Voor een tweaker vind ik Node-red een vereistePazo schreef op vrijdag 3 juni 2022 @ 19:54:
@grote_oever @Fraggar jullie gebruiken Home Assistant toch om te kijken of de status van de micro's 1 of 0 is? Welke entiteit is dat? Ik heb mijn micro's / envoy ook in HA staan, maar kan niet vinden waar de status aan/ uit of 1/0 kan vinden, zodat ik ook kan kijken of dit ook bij mij gebeurt.
1
| [{"id":"8960642a.91e5b","type":"inject","z":"1611add7.6410fa","name":"Inject","topic":"","payload":"","payloadType":"date","repeat":"60","crontab":"","once":false,"onceDelay":"","x":170,"y":260,"wires":[["5663bfe1.9ac268"]]},{"id":"5663bfe1.9ac268","type":"http request","z":"1611add7.6410fa","name":"","method":"GET","ret":"obj","paytoqs":false,"url":"http://IPADRESvanENVOY/inventory.json","tls":"","persist":false,"proxy":"","authType":"","x":410,"y":260,"wires":[["8a02ff5b.0a57b"]]},{"id":"8a02ff5b.0a57b","type":"function","z":"1611add7.6410fa","name":"Extract for influxdb","func":"\nvar date=new Date();\n\nlet Paneel1 = 3;\nlet Paneel2 = 3;\nlet Paneel3 = 3;\nlet Paneel4 = 3;\nlet Paneel5 = 3;\nlet Paneel6 = 3;\nlet Paneel7 = 3;\nlet Paneel8 = 3;\nlet Paneel9 = 3;\nlet Paneel0 = 3;\n\nlet Serienummer0 = msg.payload[0].devices[0].serial_num;\nlet Serienummer1 = msg.payload[0].devices[1].serial_num;\nlet Serienummer2 = msg.payload[0].devices[2].serial_num;\nlet Serienummer3 = msg.payload[0].devices[3].serial_num;\nlet Serienummer4 = msg.payload[0].devices[4].serial_num;\nlet Serienummer5 = msg.payload[0].devices[5].serial_num;\nlet Serienummer6 = msg.payload[0].devices[6].serial_num;\nlet Serienummer7 = msg.payload[0].devices[7].serial_num;\nlet Serienummer8 = msg.payload[0].devices[8].serial_num;\nlet Serienummer9 = msg.payload[0].devices[9].serial_num;\n\n\n\n\nif (msg.payload[0].devices[0].producing) {\n Paneel0 = 1;\n}\nelse {\n Paneel0 = 0;\n}\n\nif (msg.payload[0].devices[1].producing) {\n Paneel1 = 1;\n}\nelse {\n Paneel1 = 0;\n}\n\nif (msg.payload[0].devices[2].producing) {\n Paneel2 = 1;\n}\nelse {\n Paneel2 = 0;\n}\n\nif (msg.payload[0].devices[3].producing) {\n Paneel3 = 1;\n}\nelse {\n Paneel3 = 0;\n}\n\nif (msg.payload[0].devices[4].producing) {\n Paneel4 = 1;\n}\nelse {\n Paneel4 = 0;\n}\n\nif (msg.payload[0].devices[5].producing) {\n Paneel5 = 1;\n}\nelse {\n Paneel5 = 0;\n}\n\nif (msg.payload[0].devices[6].producing) {\n Paneel6 = 1;\n}\nelse {\n Paneel6 = 0;\n}\n\nif (msg.payload[0].devices[7].producing) {\n Paneel7 = 1;\n}\nelse {\n Paneel7 = 0;\n}\n\nif (msg.payload[0].devices[8].producing) {\n Paneel8 = 1;\n}\nelse {\n Paneel8 = 0;\n}\n\nif (msg.payload[0].devices[9].producing) {\n Paneel9 = 1;\n}\nelse {\n Paneel9 = 0;\n}\n\n\n\n\nlet Datum = date;\n\nlet _msg = {\n payload: []\n};\n\n_msg.payload=\n {\n measurement: \"Solar\",\n\t\tfields: {\n\t\t\tpaneel1: Paneel1,\n\t\t\tserienummer1: Serienummer1,\n\t\t\tpaneel2: Paneel2,\n\t\t\tserienummer2: Serienummer2,\n\t\t\tpaneel3: Paneel3,\n\t\t\tserienummer3: Serienummer3,\n\t\t\tpaneel4: Paneel4,\n\t\t\tserienummer4: Serienummer4,\n\t\t\tpaneel5: Paneel5,\n\t\t\tserienummer5: Serienummer5,\t\t\t\n\t\t\tpaneel6: Paneel6,\n\t\t\tserienummer6: Serienummer6,\n\t\t\tpaneel7: Paneel7,\n\t\t\tserienummer7: Serienummer7,\n\t\t\tpaneel8: Paneel8,\n\t\t\tserienummer8: Serienummer8,\n\t\t\tpaneel9: Paneel9,\n\t\t\tserienummer9: Serienummer9,\n\t\t\tpaneel0: Paneel0,\n\t\t\tserienummer0: Serienummer0,\n\n\n\t\t},\n\t\ttags:{\n\t\t device: \"Solar\",\n\t\t},\n\t\ttimestamp: Datum\n\t}\n\n\nreturn _msg;","outputs":1,"noerr":0,"x":670,"y":260,"wires":[["70c6ec07.469b84","330c4c0e.9535b4"]]},{"id":"70c6ec07.469b84","type":"debug","z":"1611add7.6410fa","name":"","active":false,"tosidebar":true,"console":false,"tostatus":false,"complete":"payload","targetType":"msg","x":930,"y":220,"wires":[]},{"id":"96ee9ed5.0f7328","type":"influxdb batch","z":"1611add7.6410fa","influxdb":"292833c8.9cb41c","precision":"","retentionPolicy":"","name":"Influxdb","x":1100,"y":260,"wires":[]},{"id":"330c4c0e.9535b4","type":"join","z":"1611add7.6410fa","name":"","mode":"custom","build":"array","property":"payload","propertyType":"msg","key":"topic","joiner":"\\n","joinerType":"str","accumulate":false,"timeout":"4","count":"","reduceRight":false,"reduceExp":"","reduceInit":"","reduceInitType":"num","reduceFixup":"","x":910,"y":260,"wires":[["96ee9ed5.0f7328"]]},{"id":"292833c8.9cb41c","type":"influxdb","z":"","hostname":"192.168.1.200","port":"8086","protocol":"http","database":"influxDB","name":"Node-RED","usetls":false,"tls":""}] |
1
| [{"id":"4a2d0cab.f262ec","type":"inject","z":"1611add7.6410fa","name":"","topic":"","payload":"","payloadType":"date","repeat":"60","crontab":"","once":false,"onceDelay":0.1,"x":190,"y":560,"wires":[["591d6ada.f5d34c"]]},{"id":"591d6ada.f5d34c","type":"http request","z":"1611add7.6410fa","name":"","method":"GET","ret":"obj","paytoqs":false,"url":"http://IPADRESvanENVOY/api/v1/production/inverters","tls":"","persist":false,"proxy":"","authType":"digest","x":470,"y":560,"wires":[["d79bb84a.f41f68"]]},{"id":"b46dd046.99ee6","type":"debug","z":"1611add7.6410fa","name":"","active":false,"tosidebar":true,"console":false,"tostatus":false,"complete":"false","x":1550,"y":580,"wires":[]},{"id":"d79bb84a.f41f68","type":"function","z":"1611add7.6410fa","name":"Extract for influxdb","func":"var date=new Date();\nvar i;\nvar Vermogen_Paneel = [];\nvar Totaal=0;\n\nfor (i = 0; i < 10; i++) {\n obj = {};\n obj.Watt=msg.payload[i].lastReportWatts;\n Totaal=Totaal+msg.payload[i].lastReportWatts;\n obj.sn=msg.payload[i].serialNumber;\n Vermogen_Paneel.push(obj);\n\n}\nmsg.payload = Vermogen_Paneel;\n\nlet Datum = date;\n\nlet _msg = {\n payload: []\n};\n\n_msg.payload=\n {\n measurement: \"Solar_Usage\",\n\t\tfields: {\n\t\t\tpaneel0: msg.payload[0].Watt,\n\t\t\tserienummer0: msg.payload[0].sn,\n\t\t\tpaneel1: msg.payload[1].Watt,\n\t\t\tserienummer1: msg.payload[1].sn,\n\t\t\tpaneel2: msg.payload[2].Watt,\n\t\t\tserienummer2: msg.payload[2].sn,\n\t\t\tpaneel3: msg.payload[3].Watt,\n\t\t\tserienummer3: msg.payload[3].sn,\t\t\n\t\t\tpaneel4: msg.payload[4].Watt,\n\t\t\tserienummer4: msg.payload[4].sn,\n\t\t\tpaneel5: msg.payload[5].Watt,\n\t\t\tserienummer5: msg.payload[5].sn,\n\t\t\tpaneel6: msg.payload[6].Watt,\n\t\t\tserienummer6: msg.payload[6].sn,\n\t\t\tpaneel7: msg.payload[7].Watt,\n\t\t\tserienummer7: msg.payload[7].sn,\t\t\t\n\t\t\tpaneel8: msg.payload[8].Watt,\n\t\t\tserienummer8: msg.payload[8].sn,\n\t\t\tpaneel9: msg.payload[9].Watt,\n\t\t\tserienummer9: msg.payload[9].sn,\t\n\t\t\ttotaal: Totaal\n\n\t\t},\n\t\ttags:{\n\t\t device: \"Enphase\",\n\t\t},\n\t\ttimestamp: Datum\n\t}\n\n\nreturn _msg;\n","outputs":1,"noerr":0,"x":730,"y":560,"wires":[["b46dd046.99ee6","d6e1689d.7e4778"]]},{"id":"f2ad28a6.0ab678","type":"influxdb batch","z":"1611add7.6410fa","influxdb":"292833c8.9cb41c","precision":"","retentionPolicy":"","name":"Influxdb","x":1280,"y":480,"wires":[]},{"id":"d6e1689d.7e4778","type":"join","z":"1611add7.6410fa","name":"","mode":"custom","build":"array","property":"payload","propertyType":"msg","key":"topic","joiner":"\\n","joinerType":"str","accumulate":false,"timeout":"4","count":"","reduceRight":false,"reduceExp":"","reduceInit":"","reduceInitType":"num","reduceFixup":"","x":1030,"y":520,"wires":[["f2ad28a6.0ab678"]]},{"id":"292833c8.9cb41c","type":"influxdb","z":"","hostname":"192.168.1.200","port":"8086","protocol":"http","database":"influxDB","name":"Node-RED","usetls":false,"tls":""}] |
Nou, @Japie.G merkte op dat het bij hem ook het geval was. Hij merkte op dat zijn IQ7A ook één moment een downtime aangaf. Zijn overige IQ7+ panelen blijven allemaal produceren. Maar bij hem komt het wel stukken minder voor dan bij mij. Bij mij is het een volledige ECG.Fraggar schreef op vrijdag 3 juni 2022 @ 15:20:
Update: Na de firmware-update stoppen de omvormers toch nog steeds enkele keren per dag met produceren, zie onderstaande grafiek. Ik heb Enphase opnieuw om hulp gevraagd.
Speelt dit probleem misschien bij alle Enphase-installaties? Of kan iemand bevestigen dat zijn omvormers daadwerkelijk 's ochtends starten met produceren en zonder enige onderbreking 's avonds weer stoppen met produceren?
Kan ik zelf nog iets monitoren om te bepalen wat een rol kan spelen? Ik zie bijvoorbeeld Production RMS Voltage die 's ochtends rond 6 uur op 234v zit, maar daarna stijgt en nu tussen de 245v-247v zit. Zijn dit normale waarden? Of moet ik juist naar andere waarden kijken?
Daarnaast lijk ik de afgelopen dagen ook meer last te hebben van grid instability, te zien in de event logs. Ik heb Enphase hier ook om reactie gevraagd. Geen idee of dit komt door het aangepaste grid profiel, of doordat het zonniger is.
[Afbeelding]
/f/image/sbKN8K9Qi3COZdRcJ4Dd9qEY.png?f=fotoalbum_large)
Voltage kan zeker een rol spelen. Boven de 254V is het gewoon gebeurt en schakelt de omvormer zich af. Das het bekende verhaal van de bewoners die hele huis vol zonnepanelen hebben gegooid, maar het systeem valt uit omdat voltage te hoog is.Kan ik zelf nog iets monitoren om te bepalen wat een rol kan spelen? Ik zie bijvoorbeeld Production RMS Voltage die 's ochtends rond 6 uur op 234v zit, maar daarna stijgt en nu tussen de 245v-247v zit. Zijn dit normale waarden? Of moet ik juist naar andere waarden kijken?
:strip_exif()/f/image/Yst17IathnIRJlEKPseMBfBj.jpg?f=fotoalbum_large)
[ Voor 5% gewijzigd door grote_oever op 03-06-2022 20:31 ]
[ Voor 29% gewijzigd door Fraggar op 03-06-2022 21:31 ]
[ Voor 5% gewijzigd door Sarge_ op 03-06-2022 22:36 ]
23x 405WP + Enphase IQ7+ SW 45graden - Alfen Eve Single Pro 22KW - 3MXM68N + FTXA25AW + FTX35AW + FTXA50AW - Remeha Avanta 28C, vloer = bijverwarming en radiatoren + Brink Excellent 300 WTW PVOutput
Wat geef je aan als je contact met hun neemt? Want ik heb nu 2x contact gehad en ze blijven tegen me zeggen "Je systeem doet het goed! Niks aan doen!".Fraggar schreef op vrijdag 3 juni 2022 @ 21:18:
Inmiddels heb ik alweer antwoord gekregen van Enphase en is het me nu duidelijk geworden dat het een breder probleem is wat mogelijk voor alle Enphase-systemen (met IQ7+ omvormers?) speelt. Zie hier hun reactie:
"We have an event that happens at most 2 times in a day with the new FW also, which keeps the inverters working. So, this is expected and we are working on it to resolve with future firmware versions."
Als ik naar de data van vandaag kijk zie ik inderdaad dat sommige omvormers niet zijn gestopt met produceren. Een aantal zijn 1x gestopt met produceren. En een enkele heeft dit 2x gedaan. Het totaal aantal stops is duidelijk minder geworden sinds de laatste firmware is geinstalleerd. Ik laat dit issue nu rusten en wacht op de volgende update.
Omdat ik vandaag grid instability issues in de events zag heb ik gevraagd wat het verschil is met het "50549" grid profile. Daar heb ik geen antwoord op gekregen, maar ze hebben het profiel wel direct geactiveerd (AGF Profile EN 50549-1:2019 RfG E02 Netherlands/01.02.04.00 activation okay). Even in de gaten houden of dit beter werkt.
als ik kijk naar de grafieken die je post dan heb ik dezelfde +-grote_oever schreef op vrijdag 3 juni 2022 @ 22:48:
[...]
Wat geef je aan als je contact met hun neemt? Want ik heb nu 2x contact gehad en ze blijven tegen me zeggen "Je systeem doet het goed! Niks aan doen!".
MHI 3.5 ZSX-W Enphase IQ7+12x 400wp Zuid IQ7+ 4x 425wp Oost
Ik heb een ticket geopend en dat wordt iedere keer door dezelfde persoon bijgewerkt na mijn vragen. Misschien moet je net geluk hebben met wie je toegewezen krijgt.grote_oever schreef op vrijdag 3 juni 2022 @ 22:48:
[...]
Wat geef je aan als je contact met hun neemt? Want ik heb nu 2x contact gehad en ze blijven tegen me zeggen "Je systeem doet het goed! Niks aan doen!".
PV Output 12*suntech 325wp met Enphase IQ7+ op zuid-oost 116 en 45 graad. WP Panasonic J serie 5kw. Gasloos sinds juni 2021. ID-4
Nee, voor mij speelt dit al vanaf dag 1. Update bij mij is al 3 dagen klaar en het is vandaag ook weer een bergetappe.martijn v o schreef op zaterdag 4 juni 2022 @ 08:23:
Kan het niet zijn dat de micro tijdens de update wel blijft werken maar even geen data doorgeeft?
En als de update dan klaar is hij dat alsnog doorgeeft?
PV Output 12*suntech 325wp met Enphase IQ7+ op zuid-oost 116 en 45 graad. WP Panasonic J serie 5kw. Gasloos sinds juni 2021. ID-4
Volgens mij heb jij een metered envoy. Die van mij is niet metered, want ik kan het gedeelte van jou screenshot niet vinden.martijn v o schreef op zaterdag 4 juni 2022 @ 09:14:
Kun je eens een screen shot plaatsen van dit:
[Afbeelding]
PV Output 12*suntech 325wp met Enphase IQ7+ op zuid-oost 116 en 45 graad. WP Panasonic J serie 5kw. Gasloos sinds juni 2021. ID-4
/f/image/fTqJhvVt1vbdbHFItyInMhZy.png?f=fotoalbum_large)
/f/image/nqDVKyjqyPoLzRzkgvVJA5g9.png?f=fotoalbum_large)
/f/image/T9h8HKkH9mRhfEospOTXL2UO.png?f=fotoalbum_large)
/f/image/CkOwEnzmsZ7yirbUrhxzllWH.png?f=fotoalbum_large)
:fill(white):strip_exif()/f/image/JORkib448h99eRXWXRlCCcZn.png?f=user_large)
/f/image/WkB0FRw2nXdSAEJIcttu5iRf.png?f=fotoalbum_large)
[ Voor 9% gewijzigd door Industryofcool op 04-06-2022 12:38 ]
Ja, in je overzicht even op een paneel klikken. Dan komt er een grafiek teken en kun je dezelfde grafiek maken, maar dan over 1 paneel. Dan kun je wisselspanning ook weergeven.martijn v o schreef op zaterdag 4 juni 2022 @ 10:58:
ok.
Heb je iets waar de spanning van de micro's kan zien?
[Afbeelding]
In enlighten bijvoorbeeld?
:strip_exif()/f/image/mdECeRMLuIyDa8A9sktXpvtv.jpg?f=fotoalbum_large)
[ Voor 8% gewijzigd door grote_oever op 05-06-2022 22:10 ]
Voor mij is de zoektocht in principe ten einde. Sinds de firmware-update van de omvormers naar 04.28 stoppen de omvormers nog slechts 0-2 keer per dag kortstondig met produceren. Zoals beschreven in mijn vorige reactie geeft Enphase aan dat dit verwacht gedrag is en nodig is om de omvormers te laten blijven werken. Het is wachten op een toekomstige firmware-update die dit probleem oplost.
Eindelijk antwoord Van Enphase gehad mbt de verschillende firmware / software versies op de Envoy, maar niet helelveel zeggend:Pazo schreef op maandag 23 mei 2022 @ 21:31:
[...]
Jep, werkt:
[Afbeelding]
Maar, de vraag is even, om 'welke' versie 7 hebben we het eigenlijk, welke zou voor problemen zorgen? Want als ik ga kijken, zijn er totaal 3 software-versies op de Envoy te vinden:
In de Installer Toolkit app worden 2 versies weergeven (waaronder nu dus een 7.04.06)
[Afbeelding]
Maar in Enlighten staat ook nog een softwareversie:
[Afbeelding]
Zou het dan niet gaan om de versie in Enlighten, dat nu dus op 5.0.62 staat, dat als die naar versie 7 gaat dat er dan problemen optreden? Het is ook wel een raadsel wat welke versie inhoudt. Wat is software, wat is firmware?
The version shown in the Enlighten manager is the latest 05.00.62.
You can ignore the ones shown on the ITK, as they are irrelevant and are not software versions, mostly it will be the kernel version.
Grote Enphase topic • IQ Gateway uitlezen • PVOutput
PV 10,7kWp O/W • WP Panasonic KIT-WC07K3E5 7kW • Airco ME MSZ HR50VF 5kW • Enyaq iV60 Sportline
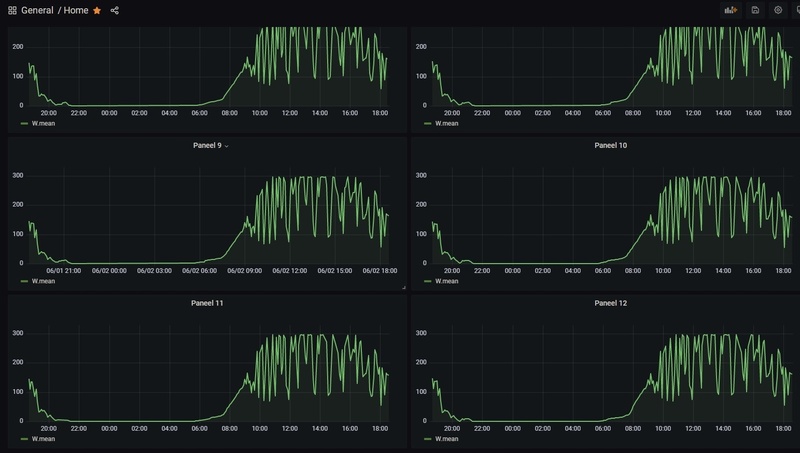
Kan je dit dashboard toevallig delen? Dit is exact wat ik naar op zoek ben.Kaspers schreef op maandag 14 maart 2022 @ 18:06:
[...]
Moet wel zeggen dat er voldoende data beschikbaar is om mooie dashboards mee te maken:
[Afbeelding]
Uiteraard; kan zijn dat hij er inmiddels weer iets anders uit ziet. Dit is 't huidige dashboard:r0b schreef op maandag 4 juli 2022 @ 23:33:
[...]
Kan je dit dashboard toevallig delen? Dit is exact wat ik naar op zoek ben.
/f/image/QWCY9oI4j4rFiaDnwzCDvIqw.png?f=fotoalbum_large)
Grote Enphase topic • IQ Gateway uitlezen • PVOutput
PV 10,7kWp O/W • WP Panasonic KIT-WC07K3E5 7kW • Airco ME MSZ HR50VF 5kW • Enyaq iV60 Sportline
Bedankt! Ik zie dat je Prometheus gebruikt als datasource, was er een bestaande repo die je gebruikt hebt om het uit de Envoy te krijgen, of heb je je eigen ding geschreven?Kaspers schreef op dinsdag 5 juli 2022 @ 08:14:
[...]
Uiteraard; kan zijn dat hij er inmiddels weer iets anders uit ziet. Dit is 't huidige dashboard:
[Afbeelding]
Grafana json
Ik maak gebruik van een home-assistant integration om de rest-api van enphase uit te lezen. Ik laat vervolgens prometheus elke 5 seconden het prometheus endpoint van home-assistant uitlezen; grafana leest vervolgens weer prometheus uit.r0b schreef op woensdag 6 juli 2022 @ 16:44:
[...]
Bedankt! Ik zie dat je Prometheus gebruikt als datasource, was er een bestaande repo die je gebruikt hebt om het uit de Envoy te krijgen, of heb je je eigen ding geschreven?
Apple iPhone 17 LG OLED evo G5 Google Pixel 10 Samsung Galaxy S25 Star Wars: Outlaws Nintendo Switch 2 Apple AirPods Pro (2e generatie) Sony PlayStation 5 Pro
Tweakers is onderdeel van
DPG Media B.V.
Alle rechten voorbehouden - Auteursrecht © 1998 - 2026
•
Hosting door TrueFullstaq