Itho Daalderop - open source wifi control add-on module

Pagina: 1 ... 14 ... 64 Laatste
Acties:

Acties:
  • 0 Henk 'm!

  • arjenhiemstra
  • Registratie: Oktober 2003
  • Laatst online: 00:39
halloallemaal schreef op vrijdag 19 november 2021 @ 00:49:
[...]


Zojuist de nieuwe beta5 versie geinstalleerd, maar dit keer lijkt er in mijn geval iets mis te gaan. Zowel de module als de box zelf zit in een soort boot loop. De verbinding met de module daarbij steeds onderbroken en de box spint dan steeds opnieuw op. Voor nu heb ik de print er even uitgehaald, want op deze manier werkt hij niet goed meer.
Hmm, ik heb er hier nu ook 1 die raar doet. Lijkt erop dat er iets met de binary aan de hand is.
Fail save procedure werkt gelukkig wel, je kunt daarmee beta4 terugzetten.

Acties:
  • +1 Henk 'm!

  • mr.DJ95
  • Registratie: Februari 2010
  • Laatst online: 19:22
@arjenhiemstra Ik heb mijn Github issue zojuist afgemeld. Problemen zijn weg na een factory reset.

Acties:
  • 0 Henk 'm!

  • bjorn
  • Registratie: Juni 1999
  • Niet online
halloallemaal schreef op vrijdag 12 november 2021 @ 12:18:
De CO2 sensor zit er op:
[Afbeelding]

[Afbeelding]

De lampjes branden en de box start op:[Afbeelding]

CO2 level is ook zichtbaar in het status scherm, ik ga er vanuit dat deze informatie dan uit de CO2 sensor komt?
[Afbeelding]

In MQTT wordt nu een ppm waarde doorgegeven, maar CO2level (ppm) is not available. CO2 geeft een ander getal dan de ppm waarde.

Het lijkt erop dat de CO2 module de box ook bestuurt. Na een paar minuten ging het toerental langzaam omhoog.

Edit:
System log:
code:
1
2
3
4
5
6
7
8
9
10
11
12
13
14
15
16
17
18
2021-11-11 18:21:04 N: Mem free: 167228, Mem low: 132820, Mem block: 97392
2021-11-12 00:21:05 N: Mem free: 167104, Mem low: 132816, Mem block: 97392
2021-11-12 06:21:05 N: Mem free: 167104, Mem low: 132816, Mem block: 97392
      2160 N: System boot, last reset reason: SDIO_RESET
      2230 N: HW rev: 2, FW ver.: 2.3-beta4
      6099 N: WiFi: connection successful
      6118 N: WiFi info:
2021-11-12 10:50:43 N: Mode:STA
2021-11-12 10:50:43 N: Status:3
2021-11-12 10:50:43 N: IP:172.16.8.42
2021-11-12 10:50:43 N: Setup: Virtual remote ID: 26,104,4
2021-11-12 10:50:43 N: Setup: Alternative SHT30 sensor found
2021-11-12 10:50:43 N: MQTT: connected, System config: 1
2021-11-12 10:50:43 N: Webserver: started
2021-11-12 10:50:43 N: mDNS: started
2021-11-12 10:50:43 N: Hostname: nrg-itho-6804
2021-11-12 10:50:43 N: Setup: done
2021-11-12 10:50:54 N: HA DISCOVERY: Start publishing MQTT Home Assistant Discovery...


Edit2:
Misschien toch iets te vroeg gejuicht. Bij een herstart van de box start de module vaak niet op (blauwe lamp knippert even en blijft daarna uit). Enig idee wat dat kan zijn?

Edit3:
Het effect is zonder CO2 module hetzelfde helaas. Het lijkt iets anders te zijn.

Edit4:
De tip van Arjen (diode weghalen, GND doorverbinden met DTR) werkte. De box met CO2 sensor werkt nu prima en start iedere keer op na een herstart.
Blijft de box op het toerental draaien die je middels de webinterface of Home Assistant instelt?
Ik heb ook de CO2 module gestapeld op de module van Arjen. CO2 waarde uitlezen gaat prima en hij start altijd goed door, maar als ik de snelheid van de box aanpas spint hij maar even op en gaat dan terug naar de vorige waarde. Het lijkt alsof de CO2 module ingrijpt omdat het CO2 level laag (<600 ppm) is.

Ik heb het echter nog niet getest zonder de CO2 module, mogelijk staat het er los van.

Ervaar jij dit ook?

Acties:
  • 0 Henk 'm!

  • arjenhiemstra
  • Registratie: Oktober 2003
  • Laatst online: 00:39
bjorn schreef op vrijdag 19 november 2021 @ 19:12:
[...]


Blijft de box op het toerental draaien die je middels de webinterface of Home Assistant instelt?
Ik heb ook de CO2 module gestapeld op de module van Arjen. CO2 waarde uitlezen gaat prima en hij start altijd goed door, maar als ik de snelheid van de box aanpas spint hij maar even op en gaat dan terug naar de vorige waarde. Het lijkt alsof de CO2 module ingrijpt omdat het CO2 level laag (<600 ppm) is.

Ik heb het echter nog niet getest zonder de CO2 module, mogelijk staat het er los van.

Ervaar jij dit ook?
Zou heel goed kunnen dat de CO2 sensor continue de itho aanstuurt. Er zijn wel wat settings rondom CO2, wellicht dat hiermee de CO2 meting minder / geen invloed heeft op de snelheid? Anders is het een beetje zinloos om de add-on te gebruiken icm een CO2 sensor voor besturing.... zou wel heel jammer zijn

Acties:
  • 0 Henk 'm!

  • arjenhiemstra
  • Registratie: Oktober 2003
  • Laatst online: 00:39
Ok, poging twee. Uiteindelijk was het een missende mapping voor versie 27 van de laatste itho CVE. Voordat ik dat vond kwam ik nog wat issues tegen... :X

Ik ben niet zo'n C/C++ held geloof ik, wie dat wel is en mij uit kan leggen waarom het volgende niet voor hetzelfde resultaat zorgt is wel een held:

Dit werkt niet (loop loopt tot na i == 26 door...):
code:
1
2
3
4
5
6
uint8_t i2cbuf[10] {};
i2cbuf[5] = 27;

for (uint8_t i = 0; i < i2cbuf[5]; i++) {
  //do stuff
}


Dit werkt werkt wel zoals verwacht:
code:
1
2
3
4
5
6
7
uint8_t i2cbuf[10] {};
i2cbuf[5] = 27;
uint8_t len = i2cbuf[5];

for (uint8_t i = 0; i < len; i++) {

}


Schiet mij maar lek.... ik zie wss iets stoms over het hoofd 8)7 8)7

Maargoed, terug naar de hopelijk dan echt laatste beta :o

Version 2.3-beta6

fix: CVE 1B version 27 mapping not included
fix: settingsmap out of bound issue
fix: statusmap out of bound issue
fix: status format loop not working as expected
fix: get status label if statements not working properly
fix: corrected some labels

Please check labels for status and settings, if you see anything wrong, please let me know.

Please flash the correct firmware files! cve hardware revision 1 does not work with this firmware version.
Firmware binary for cve hardware revision 2:
https://github.com/arjenh...rgitho-hw2-v2.3-beta6.bin
Firmware binary for non-cve hardware revision 1:
https://github.com/arjenh...tho-noncve-v2.3-beta6.bin

Acties:
  • 0 Henk 'm!

  • halloallemaal
  • Registratie: September 2006
  • Laatst online: 28-09 14:49
arjenhiemstra schreef op vrijdag 19 november 2021 @ 08:37:
[...]


Hmm, ik heb er hier nu ook 1 die raar doet. Lijkt erop dat er iets met de binary aan de hand is.
Fail save procedure werkt gelukkig wel, je kunt daarmee beta4 terugzetten.
Failsafe is gelukt, zit nu weer op beta4. Ik zag dat je beta6 inmiddels hebt uitgebracht. Ik probeer deze dit weekend even als het lukt.

Acties:
  • 0 Henk 'm!

  • LzruUb
  • Registratie: Maart 2017
  • Laatst online: 06-10 10:03
Je hebt op regel 562 en 574 van IthoSystem.cpp een variabele genaamd len gedefinieerd. Bijzonder dat de compiler dit goed vindt.

Nu ik toch je code aan het reviewen ben, je hebt een typo in de volgende functienaam: getSatusLabelLength

Edit:
Als ik alleen de voorbeelden uit je post bekijk zou ik zeggen dat i2cbuf[5] in de lus moet worden overschreven, daar zie ik in de code nog geen aanwijzingen voor

[ Voor 26% gewijzigd door LzruUb op 19-11-2021 22:59 ]


Acties:
  • 0 Henk 'm!

  • halloallemaal
  • Registratie: September 2006
  • Laatst online: 28-09 14:49
bjorn schreef op vrijdag 19 november 2021 @ 19:12:
[...]


Blijft de box op het toerental draaien die je middels de webinterface of Home Assistant instelt?
Ik heb ook de CO2 module gestapeld op de module van Arjen. CO2 waarde uitlezen gaat prima en hij start altijd goed door, maar als ik de snelheid van de box aanpas spint hij maar even op en gaat dan terug naar de vorige waarde. Het lijkt alsof de CO2 module ingrijpt omdat het CO2 level laag (<600 ppm) is.

Ik heb het echter nog niet getest zonder de CO2 module, mogelijk staat het er los van.

Ervaar jij dit ook?
Grappig, ik heb juist dat hij een vrij hoge CO2 waarde aangeeft. Bij mij komt CO2level (ppm) vrijwel nooit onder de 1000, iets wat mij vrij hoog lijkt.

Voordat het fout ging met beta5 draaide de box (nadat ik de CO2 sensor had aangesloten) vrijwel altijd op een hoog toerental. Omdat ik vandaag noodgedwongen zonder de module heb moeten draaien viel het op dat de box op een veel lager toerental bleef staan. Ik heb geen idee waarom, want ik doe verder geen actieve sturing vanuit automation oid. Kan het zijn dat de module CO2 waarden beinvloed oid?

Acties:
  • 0 Henk 'm!

  • arjenhiemstra
  • Registratie: Oktober 2003
  • Laatst online: 00:39
LzruUb schreef op vrijdag 19 november 2021 @ 22:49:
Je hebt op regel 562 en 574 van IthoSystem.cpp een variabele genaamd len gedefinieerd. Bijzonder dat de compiler dit goed vindt.
:o woeps!
Raar dat er geen melding van komt idd! Ik wil static code tools geen gebruiken / van de arduino IDE af.... grrr
Nu ik toch je code aan het reviewen ben, je hebt een typo in de volgende functienaam: getSatusLabelLength

Edit:
Als ik alleen de voorbeelden uit je post bekijk zou ik zeggen dat i2cbuf[5] in de lus moet worden overschreven, daar zie ik in de code nog geen aanwijzingen voor
Thanks pas ik aan!

Als ik de waarde van i2cbuf[5] naar een log wegschrijf is die voordat de loop start precies wat ik verwacht, ik snap er niets van.

Acties:
  • 0 Henk 'm!

  • arjenhiemstra
  • Registratie: Oktober 2003
  • Laatst online: 00:39
halloallemaal schreef op vrijdag 19 november 2021 @ 22:52:
[...]

Kan het zijn dat de module CO2 waarden beinvloed oid?
Lijkt mij niet logisch maar dit is uncharted territory :) Lets find out

Acties:
  • 0 Henk 'm!

  • bjorn
  • Registratie: Juni 1999
  • Niet online
arjenhiemstra schreef op vrijdag 19 november 2021 @ 22:02:
[...]


Zou heel goed kunnen dat de CO2 sensor continue de itho aanstuurt. Er zijn wel wat settings rondom CO2, wellicht dat hiermee de CO2 meting minder / geen invloed heeft op de snelheid? Anders is het een beetje zinloos om de add-on te gebruiken icm een CO2 sensor voor besturing.... zou wel heel jammer zijn
Als ik de losse remote (RFT AUTO C02 (536-0150)) gebruik wordt de CO2 sensor wel overruled. Hij zal dus niet altijd de lead hebben in het aansturen.
Ik heb de module ook als virtual remote aangemeld in de hoop dat dit hetzelfde gedrag zal vertonen als een losse remote. Dit lijkt echter niks te doen. Is er een manier om te forceren dat de module de box als virtual remote aanspreekt?
Of interpreteer ik virtual remote verkeerd en stuurt deze de box niet op dezelfde manier als een echte remote aan?

Ik heb ook de CC1101 RF module, maar ben terughoudend om deze te activeren en de remote hier aan te koppelen ipv direct aan de unit. Ik ga ervan uit dat de box dan hetzelfde gedrag vertoont met de remote als nu via de weginterface?

[ Voor 12% gewijzigd door bjorn op 20-11-2021 11:01 ]


Acties:
  • 0 Henk 'm!

  • arjenhiemstra
  • Registratie: Oktober 2003
  • Laatst online: 00:39
bjorn schreef op zaterdag 20 november 2021 @ 10:58:
[...]


Ik heb de module ook als virtual remote aangemeld in de hoop dat dit hetzelfde gedrag zal vertonen als een losse remote. Dit lijkt echter niks te doen. Is er een manier om te forceren dat de module de box als virtual remote aanspreekt?
Of interpreteer ik virtual remote verkeerd en stuurt deze de box niet op dezelfde manier als een echte remote aan?

Ik heb ook de CC1101 RF module, maar ben terughoudend om deze te activeren en de remote hier aan te koppelen ipv direct aan de unit. Ik ga ervan uit dat de box dan hetzelfde gedrag vertoont met de remote als nu via de weginterface?
De virtual remote presenteert zich op de i2c bus aan de itho alsof het een echte remote is. Daarbij gelden dus ook dezelfde beperkingen, oa. dat je binnen 2 minuten na het onder spanning brengen van je itho de remote moet aanmelden. Misschien is dat bij jou niet het geval geweest?

Als je de remote via de cc1101 laat lopen stuurt de remote de add-on aan, die stuurt vervolgens de itho aan via traploos control of virtual remote.

Acties:
  • 0 Henk 'm!

  • halloallemaal
  • Registratie: September 2006
  • Laatst online: 28-09 14:49
arjenhiemstra schreef op vrijdag 19 november 2021 @ 23:17:
[...]


Lijkt mij niet logisch maar dit is uncharted territory :) Lets find out
Zelf heb je geen ingebouwde CO2 sensor toch? Heb je er wat aan als ik traces oid aan je lever? Is daar een mogelijkheid voor in de add-on?

Ps. Beta6 staat er op en start nu op zonder problemen 👍🏻

Acties:
  • 0 Henk 'm!

  • bjorn
  • Registratie: Juni 1999
  • Niet online
arjenhiemstra schreef op zaterdag 20 november 2021 @ 11:21:
[...]


De virtual remote presenteert zich op de i2c bus aan de itho alsof het een echte remote is. Daarbij gelden dus ook dezelfde beperkingen, oa. dat je binnen 2 minuten na het onder spanning brengen van je itho de remote moet aanmelden. Misschien is dat bij jou niet het geval geweest?

Als je de remote via de cc1101 laat lopen stuurt de remote de add-on aan, die stuurt vervolgens de itho aan via traploos control of virtual remote.
Ik heb het net nog eens geprobeerd en het koppelen is nu wel gelukt. Via de webinterface kan ik de snelheid aanpassen met de 3 virtuele knoppen en blijft die stand ook actief. Via homeassistant of HomeKit gaat hij naar 10 seconden weer terug naar auto.
Is er een manier om de virtuele knoppen die onder debug zijn terug te vinden te kunnen recreëren in Home Assistant?

Acties:
  • 0 Henk 'm!

  • FromRob
  • Registratie: Maart 2013
  • Laatst online: 31-03 18:01
Ik heb inmiddels nu ook beta6 er op staan en zat me af te vragen welke variabelen ik moet aanpassen bij Itho Settings om het toerental van de Itho ook echt op 0 te krijgen wanneer ik deze op 0 zet.
Nu lijkt het dat tussen de 0-20 er qua snelheid niet veel verandert.

Heb de volgende variable op 0 gezet maar dat maakt helaas geen verschil: Minimum CO2 ventilation level (%)
Deze staat op lijn 26.
Mogelijk moet ik nog meer variabelen aanpassen, weet alleen niet welke.

Hopelijk weet iemand dat hier. 🤞🏻

Acties:
  • 0 Henk 'm!

  • arjenhiemstra
  • Registratie: Oktober 2003
  • Laatst online: 00:39
bjorn schreef op zaterdag 20 november 2021 @ 13:52:
[...]


Ik heb het net nog eens geprobeerd en het koppelen is nu wel gelukt. Via de webinterface kan ik de snelheid aanpassen met de 3 virtuele knoppen en blijft die stand ook actief. Via homeassistant of HomeKit gaat hij naar 10 seconden weer terug naar auto.
Is er een manier om de virtuele knoppen die onder debug zijn terug te vinden te kunnen recreëren in Home Assistant?
Via de API kun je virtual remote commando's sturen, de details staan op de API pagina maar ook in meer detail op de wiki
Web API: https://github.com/arjenhiemstra/ithowifi/wiki/Web-API
en
MQTT: https://github.com/arjenh...ifi/wiki/MQTT-integration

Acties:
  • 0 Henk 'm!

  • arjenhiemstra
  • Registratie: Oktober 2003
  • Laatst online: 00:39
FromRob schreef op zaterdag 20 november 2021 @ 18:50:
Ik heb inmiddels nu ook beta6 er op staan en zat me af te vragen welke variabelen ik moet aanpassen bij Itho Settings om het toerental van de Itho ook echt op 0 te krijgen wanneer ik deze op 0 zet.
Nu lijkt het dat tussen de 0-20 er qua snelheid niet veel verandert.

Heb de volgende variable op 0 gezet maar dat maakt helaas geen verschil: Minimum CO2 ventilation level (%)
Deze staat op lijn 26.
Mogelijk moet ik nog meer variabelen aanpassen, weet alleen niet welke.

Hopelijk weet iemand dat hier. 🤞🏻
Als je de humidity sensor uit zet in de itho firmware (en die via de firmware van de add-on laat uitlezen) dan kan de itho helemaal uit. Tussen 0-13 veranderd er niets als je de box harder zet, daarna gaat de motor aan. Als je van hoog naar laag gaat stop de motor vanaf 9 en lager.

Acties:
  • 0 Henk 'm!

  • arjenhiemstra
  • Registratie: Oktober 2003
  • Laatst online: 00:39
halloallemaal schreef op zaterdag 20 november 2021 @ 13:24:
[...]


Zelf heb je geen ingebouwde CO2 sensor toch? Heb je er wat aan als ik traces oid aan je lever? Is daar een mogelijkheid voor in de add-on?

Ps. Beta6 staat er op en start nu op zonder problemen 👍🏻
Ik ben wel benieuwd wat het gedrag is en in welke situatie (virtual remote, settings e.d.) welke besturing mogelijk is. Echte I2C bus traces zijn wat lastiger, daar heb je een I2C sniffer voor nodig en die zit niet in de firmware. Of een logic analyser maar die hebben de meesten ook niet liggen :)

Acties:
  • 0 Henk 'm!

  • FromRob
  • Registratie: Maart 2013
  • Laatst online: 31-03 18:01
@arjenhiemstra Je gaf aan om de humidity sensor uit te zetten inde Itho firmware. Is dat regel 71 waar staat: RH sensor found_available?

Acties:
  • 0 Henk 'm!

  • arjenhiemstra
  • Registratie: Oktober 2003
  • Laatst online: 00:39
FromRob schreef op zaterdag 20 november 2021 @ 22:25:
@arjenhiemstra Je gaf aan om de humidity sensor uit te zetten inde Itho firmware. Is dat regel 71 waar staat: RH sensor found_available?
Kan via system settings pagina (additional sensor support op on zetten)

Acties:
  • 0 Henk 'm!

  • FromRob
  • Registratie: Maart 2013
  • Laatst online: 31-03 18:01
arjenhiemstra schreef op zaterdag 20 november 2021 @ 22:38:
[...]


Kan via system settings pagina (additional sensor support op on zetten)
@arjenhiemstra Deze stond al aan. Daarom begrijp ik niet helemaal waarom de motor dan nog blijft draaien terwijl ik de schuifbalk op 0 zet.

Acties:
  • 0 Henk 'm!

  • arjenhiemstra
  • Registratie: Oktober 2003
  • Laatst online: 00:39
FromRob schreef op zaterdag 20 november 2021 @ 22:46:
[...]


@arjenhiemstra Deze stond al aan. Daarom begrijp ik niet helemaal waarom de motor dan nog blijft draaien terwijl ik de schuifbalk op 0 zet.
Als je de settings opvraagt staat die dan ook op current value 0 ? (Hum sensor found oid heet die geloof ik)

Acties:
  • 0 Henk 'm!

  • FromRob
  • Registratie: Maart 2013
  • Laatst online: 31-03 18:01
arjenhiemstra schreef op zaterdag 20 november 2021 @ 22:57:
[...]

Als je de settings opvraagt staat die dan ook op current value 0 ? (Hum sensor found oid heet die geloof ik)
Bij het opvragen van de setting (regel 0 t/m 79) niets wat lijkt op Hum sensor.
Wel zie ik dan de benamingen van een update zijn voorzien wanneer ik deze vergelijk tussen beta 4 en beta 6.

Acties:
  • 0 Henk 'm!

  • arjenhiemstra
  • Registratie: Oktober 2003
  • Laatst online: 00:39
FromRob schreef op zaterdag 20 november 2021 @ 23:16:
[...]


Bij het opvragen van de setting (regel 0 t/m 79) niets wat lijkt op Hum sensor.
Wel zie ik dan de benamingen van een update zijn voorzien wanneer ik deze vergelijk tussen beta 4 en beta 6.
‘ RH sensor found_available’ is het, was ff een keer niet in de buurt van een itho ;-)

Acties:
  • 0 Henk 'm!

  • FromRob
  • Registratie: Maart 2013
  • Laatst online: 31-03 18:01
arjenhiemstra schreef op zaterdag 20 november 2021 @ 23:30:
[...]

‘ RH sensor found_available’ is het, was ff een keer niet in de buurt van een itho ;-)
😂😂😂 Super dank je wel. Dat was de setting die nog niet goed stond. Nu werkt het en kan ik de motor helemaal uitzetten. 👍🏻

Nu heb ik nog 1 ding uit te zoeken en dat is de nieuwe MQTT lijst (Zie Itho status). Daar komen nu headers in voor waar spaties in staan.
Hier staat bijvoorbeeld: speed status. Ben er nog niet uit hoe ik dit kan uitlezen aangezien er een spatie tussen staat. Voor de andere waar geen spatie in zit kan ik zonder problemen uitlezen.
Kan er eventueel een _ tussen de woorden worden gezet of zou ik het op een andere manier kunnen uitlezen?

Of wat misschien nog veel makkelijker is is dat deze lijst aan te vullen met nieuwe code:

https://github.com/arjenh...fi/wiki/Homey-integration

van een update wordt voorzien. 😉

[ Voor 4% gewijzigd door FromRob op 21-11-2021 13:44 ]


Acties:
  • 0 Henk 'm!

  • arjenhiemstra
  • Registratie: Oktober 2003
  • Laatst online: 00:39
FromRob schreef op zaterdag 20 november 2021 @ 23:52:
[...]


😂😂😂 Super dank je wel. Dat was de setting die nog niet goed stond. Nu werkt het en kan ik de motor helemaal uitzetten. 👍🏻

Nu heb ik nog 1 ding uit te zoeken en dat is de nieuwe MQTT lijst (Zie Itho status). Daar komen nu headers in voor waar spaties in staan.
Hier staat bijvoorbeeld: speed status. Ben er nog niet uit hoe ik dit kan uitlezen aangezien er een spatie tussen staat. Voor de andere waar geen spatie in zit kan ik zonder problemen uitlezen.
Kan er eventueel een _ tussen de woorden worden gezet of zou ik het op een andere manier kunnen uitlezen?
Waar lees je het mee uit? Op zich zou een spatie niet uit moeten maken namelijk
Of wat misschien nog veel makkelijker is is dat deze lijst aan te vullen met nieuwe code:

https://github.com/arjenh...fi/wiki/Homey-integration

van een update wordt voorzien. 😉
De wiki staat open voor iedereen met een github account om aan te passen, leef je uit :) Het werkt het beste als iemand die ergens tegenaan gelopen is een beschrijving bijwerkt denk ik.

Acties:
  • +1 Henk 'm!

  • smesjz
  • Registratie: Juli 2002
  • Niet online
arjenhiemstra schreef op zondag 21 november 2021 @ 19:09:
[...]

Waar lees je het mee uit? Op zich zou een spatie niet uit moeten maken namelijk
Bij Home Assistant MQTT template moet je value_json['bla bla'] gebruiken ipv het gebruikelijke 'value_json.blabla'.

De wiki staat open voor iedereen met een github account om aan te passen, leef je uit :) Het werkt het beste als iemand die ergens tegenaan gelopen is een beschrijving bijwerkt denk ik.
[/quote]

Als iemand de goede code heeft in een post op GoT, kan ik het ook wel doen. Ik heb geen Homey, Domoticz om iets te testen maar alleen HA dus ben wel afhankelijk van community validatie.

Kan me ook voorstellen dat dit:
code:
1
   "valueTemplate": "$.temp",
met spatie niet meteen werkt.

[ Voor 8% gewijzigd door smesjz op 21-11-2021 19:55 . Reden: value_json ]


Acties:
  • 0 Henk 'm!

  • arjenhiemstra
  • Registratie: Oktober 2003
  • Laatst online: 00:39
smesjz schreef op zondag 21 november 2021 @ 19:33:
[...]

Bij Home Assistant MQTT template moet je value_json['bla bla'] gebruiken ipv het gebruikelijke 'value_json.blabla'.

De wiki staat open voor iedereen met een github account om aan te passen, leef je uit :) Het werkt het beste als iemand die ergens tegenaan gelopen is een beschrijving bijwerkt denk ik.
[/quote]

Als iemand de goede code heeft in een post op GoT, kan ik het ook wel doen. Ik heb geen Homey, Domoticz om iets te testen maar alleen HA dus ben wel afhankelijk van community validatie.

Kan me ook voorstellen dat dit:
code:
1
   "valueTemplate": "$.temp",
met spatie niet meteen werkt.
Als het blijkt dat zonder spaties handiger is dan vervang ik ze of haal ik ze er tussenuit natuurlijk, geen probleem

Acties:
  • 0 Henk 'm!

  • smesjz
  • Registratie: Juli 2002
  • Niet online
arjenhiemstra schreef op zondag 21 november 2021 @ 20:05:
[...]


Als het blijkt dat zonder spaties handiger is dan vervang ik ze of haal ik ze er tussenuit natuurlijk, geen probleem
Aaaaarrggh, niet nog meer wijzigingen, dan kan ik straks weer mn configuratie aanpassen voor MQTT entities :)

Maar ik hoop dat Homey dit snapt, volgens https://github.com/harriedegroot/nl.hdg.mqtt (module MQTT Hub) vervangt ie spaties door een dash dus "iets als dit" wordt dan "iets-als-dit"

Acties:
  • 0 Henk 'm!

  • bjorn
  • Registratie: Juni 1999
  • Niet online
arjenhiemstra schreef op zaterdag 20 november 2021 @ 20:32:
[...]


Via de API kun je virtual remote commando's sturen, de details staan op de API pagina maar ook in meer detail op de wiki
Web API: https://github.com/arjenhiemstra/ithowifi/wiki/Web-API
en
MQTT: https://github.com/arjenh...ifi/wiki/MQTT-integration
ah, stom, ik ga steeds 'command' mee in de string ipv vremote. De web-api werkt prima, nu nog even uitzoeken hoe ik en MQTT button maak in HA.

Met CO2 sensor werkt het dus prima als je gebruik maakt van de virtual remote.

Bedankt!

Acties:
  • 0 Henk 'm!

  • FromRob
  • Registratie: Maart 2013
  • Laatst online: 31-03 18:01
arjenhiemstra schreef op zondag 21 november 2021 @ 19:09:
[...]

Waar lees je het mee uit? Op zich zou een spatie niet uit moeten maken namelijk


[...]


De wiki staat open voor iedereen met een github account om aan te passen, leef je uit :) Het werkt het beste als iemand die ergens tegenaan gelopen is een beschrijving bijwerkt denk ik.
Ik maak gebruik van MQTT in Homey of gebruik scripting in Homey.

Een label uitlezen als dit: "valueTemplate": "$.temp", gaat goed
Een label met een spatie zoals deze: "valueTemplate": "$.speed status", werkt niet.

Nu er de mogelijkheid is om een MQTT devivce aan te maken binnen Homey zoals beschreven staat op je Wiki pagina op Github.is het geen probleem meer om variablen uit te lezen zoals Temp en Hum. Indien er een mogelijkheid bestaat om de overige variabelen ook toe te voegen dan hoeft er ook niet iets aan de labels te veranderen.

Acties:
  • 0 Henk 'm!

  • smesjz
  • Registratie: Juli 2002
  • Niet online
Maar komt die speed status niet binnen in Homey als $.speed-status ?

Acties:
  • 0 Henk 'm!

  • FromRob
  • Registratie: Maart 2013
  • Laatst online: 31-03 18:01
smesjz schreef op maandag 22 november 2021 @ 10:10:
Maar komt die speed status niet binnen in Homey als $.speed-status ?
Heb wat snelle testen gedaan maar het werk helaas niet. Waar ik ook achter ben gekomen is dat het scripts in Homey ook niet meer werkt met de labels die bij voorgaande versies nog wel werkte.

De enige labels die ik kan gebruiken via de MQTT app is temp en hum. Ben er nog niet achter waarom het script dat werkte voor beta 6 het nu opeens ook niet meer doet.

Acties:
  • 0 Henk 'm!

  • arjenhiemstra
  • Registratie: Oktober 2003
  • Laatst online: 00:39
smesjz schreef op zondag 21 november 2021 @ 20:22:
[...]


Aaaaarrggh, niet nog meer wijzigingen, dan kan ik straks weer mn configuratie aanpassen voor MQTT entities :)

Maar ik hoop dat Homey dit snapt, volgens https://github.com/harriedegroot/nl.hdg.mqtt (module MQTT Hub) vervangt ie spaties door een dash dus "iets als dit" wordt dan "iets-als-dit"
:S Begrijp ik.... als het moet dan moet het nu zeg maar...

Als ik een beetje inlees in de MQTT best practices (voor zover die er echt zijn):
- vermijd gebruik van spaties
- vermijd alle tekens behalve 0-9 en a-z
- bij voorkeur alles lower case

Acties:
  • 0 Henk 'm!

  • konehead
  • Registratie: Januari 2005
  • Laatst online: 23:52
Ook overgestapt naar beta 6. Alleen mijn systemlog blijft leeg, dat is al 2 versies zo. Kan ik daar zelf iets aan doen?

Afbeeldingslocatie: https://tweakers.net/i/3gh0zqJYP_XRDRuOuhkC2Nt_6Gw=/800x/filters:strip_exif()/f/image/3vXkNxYtkxQF2e9PuYPPvDIZ.png?f=fotoalbum_large

Acties:
  • 0 Henk 'm!

  • arjenhiemstra
  • Registratie: Oktober 2003
  • Laatst online: 00:39
konehead schreef op maandag 22 november 2021 @ 16:09:
Ook overgestapt naar beta 6. Alleen mijn systemlog blijft leeg, dat is al 2 versies zo. Kan ik daar zelf iets aan doen?

[Afbeelding]
Ik heb dat zelf wel eens gehad en na een format werkte alles weer ok. Soms lost een format het ook niet helemaal op gezien een recent issue dat ik zag op github.
Ik vermoed dat het met een corrupte flash partitie te maken heeft maar helemaal zeker weten doe ik het niet.

Acties:
  • 0 Henk 'm!

  • konehead
  • Registratie: Januari 2005
  • Laatst online: 23:52
arjenhiemstra schreef op maandag 22 november 2021 @ 20:58:
[...]


Ik heb dat zelf wel eens gehad en na een format werkte alles weer ok. Soms lost een format het ook niet helemaal op gezien een recent issue dat ik zag op github.
Ik vermoed dat het met een corrupte flash partitie te maken heeft maar helemaal zeker weten doe ik het niet.
thanks, opgelost!

Acties:
  • +1 Henk 'm!

  • LJ80
  • Registratie: Februari 2007
  • Laatst online: 23-07 16:08
Dus mijn YAML moet dit worden?
Ik ga het proberen:
code:
1
2
3
4
5
6
7
8
9
10
11
12
13
14
15
16
17
18
19
20
21
22
23
24
25
26
# Itho daalderop MV www.nrgwatch.nl
fan:
    - platform: mqtt
      name: Fan
      unique_id: "itho_fan"
      command_topic: "itho/cmd"
      speed_command_topic: "itho/cmd"
      state_topic: "itho/state"
      speed_state_topic: "itho/state"
      state_value_template: >
        {% if value_json == 0 -%}0{%- elif value_json > 0 -%}254{%- endif %}
      speed_value_template: "{{value.json}}"
      payload_off: "0"
      payload_on: "254"
      payload_low_speed: "65"
      payload_medium_speed: "127"
      payload_high_speed: "254"
      
input_number: 
  itho_fan_nr:
    name: ITHO Fan
    icon: mdi:fan
    initial: 5
    min: 5
    max: 250
    step: 5

Acties:
  • +1 Henk 'm!

  • vso
  • Registratie: Augustus 2001
  • Niet online

vso

tja...

LJ80 schreef op dinsdag 23 november 2021 @ 12:43:
[...]


Dus mijn YAML moet dit worden?
Ik ga het proberen:
code:
1
2
3
4
5
6
7
8
9
10
11
12
13
14
15
16
17
18
19
20
21
22
23
24
25
26
# Itho daalderop MV www.nrgwatch.nl
fan:
    - platform: mqtt
      name: Fan
      unique_id: "itho_fan"
      command_topic: "itho/cmd"
      speed_command_topic: "itho/cmd"
      state_topic: "itho/state"
      speed_state_topic: "itho/state"
      state_value_template: >
        {% if value_json == 0 -%}0{%- elif value_json > 0 -%}254{%- endif %}
      speed_value_template: "{{value.json}}"
      payload_off: "0"
      payload_on: "254"
      payload_low_speed: "65"
      payload_medium_speed: "127"
      payload_high_speed: "254"
      
input_number: 
  itho_fan_nr:
    name: ITHO Fan
    icon: mdi:fan
    initial: 5
    min: 5
    max: 250
    step: 5
zoiets wel ja, kuddo's van het sharen/proberen btw volgens mij moet je wel de itho fan unit zelf ook nog configureren voordat het werkt zie daarvoor deze post

arjenhiemstra uitleg op de besturings vraag

Tja vanalles


Acties:
  • 0 Henk 'm!

  • LJ80
  • Registratie: Februari 2007
  • Laatst online: 23-07 16:08
Ben weer een paar uurtjes bezig dus lui ben ik zeker niet.
Maar snap niet wat hier niet goed zou staan: :)

Afbeeldingslocatie: https://tweakers.net/i/wuPIeulD4REVquiduUhuGQDbPvY=/800x/filters:strip_icc():strip_exif()/f/image/iEDTNXij8FeusJjbPyaTevD0.jpg?f=fotoalbum_large

Acties:
  • 0 Henk 'm!

  • deWit
  • Registratie: November 2004
  • Laatst online: 20:43

deWit

Niet goed, geld toch kwijt!

Out of the blue komt er ineens niets meer binnen;
code:
1
2
3
4
Label   Value
temp    0
hum 0
ppmw    0


Non-cve, beta 6. Ook de debug pagina blijft leeg. Reset lost het probleem niet echt op...

Acties:
  • 0 Henk 'm!

  • smesjz
  • Registratie: Juli 2002
  • Niet online
deWit schreef op dinsdag 23 november 2021 @ 20:36:
Out of the blue komt er ineens niets meer binnen;
code:
1
2
3
4
Label   Value
temp    0
hum 0
ppmw    0


Non-cve, beta 6. Ook de debug pagina blijft leeg. Reset lost het probleem niet echt op...
Die 3 waardes zijn niet relevant voor non-CVE. Format al geprobeerd?

Acties:
  • +1 Henk 'm!

  • E63s
  • Registratie: November 2021
  • Laatst online: 23-09 20:47
Ik heb er 9 draaien van Arjen, werkt perfect :D Ik had het probleem dat ik de boxen permanent volle pijp wilde laten draaien maar met de remote gaan ze na 24 uur weer in de middenstand... Met deze bordjes is dat verleden tijd en draaien de eerste 6 inmiddels al een half jaar non stop 👌

SmartESS dynamisch handelen voor Victron omvormers


Acties:
  • +1 Henk 'm!

  • vso
  • Registratie: Augustus 2001
  • Niet online

vso

tja...

LJ80 schreef op dinsdag 23 november 2021 @ 20:22:
[...]


Ben weer een paar uurtjes bezig dus lui ben ik zeker niet.
Maar snap niet wat hier niet goed zou staan: :)

[Afbeelding]
te lui om ff in het topic te zoeken ;) neem een koekje :) anders hap je te veel

let goed op de "tab" en spaties daar is die Yaml code erg gevoelig voor, je bent niet de enige die hier tegenaan wandeld ik heb een werkende config gepost op de wiki

ps koste mij ook uren ,,btw ik heb hem ook "geleend" uit dit topic ..

[ Voor 4% gewijzigd door vso op 23-11-2021 21:31 ]

Tja vanalles


Acties:
  • 0 Henk 'm!

  • arjenhiemstra
  • Registratie: Oktober 2003
  • Laatst online: 00:39
deWit schreef op dinsdag 23 november 2021 @ 20:36:
Out of the blue komt er ineens niets meer binnen;
code:
1
2
3
4
Label   Value
temp    0
hum 0
ppmw    0


Non-cve, beta 6. Ook de debug pagina blijft leeg. Reset lost het probleem niet echt op...
Check even bij "itho settings" welke itho je hebt. Als daar iets onbekends staat zou je dan via de debug pagina op het knopje "query status format" en een seconde of wat later op "query status" willen klikken. Ik ben benieuwd wat er terug komt en als dat niet een melding "failed" is of daarna de status pagina weer gevuld is.

Acties:
  • +1 Henk 'm!

  • arjenhiemstra
  • Registratie: Oktober 2003
  • Laatst online: 00:39
LJ80 schreef op dinsdag 23 november 2021 @ 20:22:
[...]


Ben weer een paar uurtjes bezig dus lui ben ik zeker niet.
Maar snap niet wat hier niet goed zou staan: :)

[Afbeelding]
Je kunt er niet zoveel aan doen, HA heeft dit jaar een aantal zaken gewijzigd. De YAML die je nu gebruikt is wat verouderd en niet meer ondersteund. Zie ook hier:
https://github.com/arjenhiemstra/ithowifi/pull/31
en hier:
https://rc.home-assistant...e-20213/#breaking-changes

Gebruik je een 'gewone' itho CVE? (geen HRU, demandflow enz). In dat geval zou ik je adviseren om autodiscovery te gebruiken.

Acties:
  • 0 Henk 'm!

  • heron37
  • Registratie: November 2015
  • Laatst online: 25-09 15:59
Beste,
de add-on module geplaatst, echter hoe ik NRG-ITHO-..... in moet stellen is mij niet duidelijk de wifi set up is gelukt. Maar wat ik bij systeem setting moet invullen???

Acties:
  • 0 Henk 'm!

  • muppet99
  • Registratie: Juli 2002
  • Laatst online: 06-10 22:41
Laten we beginnen met wat je wilt bereiken. Dan de stappen die je hebt doorlopen. En daar waar je precies vastloopt. Over welke interface praat je? Itho interface zelf, domoticz, home Assistant, homey of wellicht een andere interface?

Want als je praat over de itho interface, is het van belang om te weten hoe jouw situatie is. Heb je een aparte co2 sensor? Wil je zelf instellingen aanpassen etc etc

[ Voor 26% gewijzigd door muppet99 op 24-11-2021 12:36 ]

Carpe Diem


Acties:
  • 0 Henk 'm!

  • janbrede
  • Registratie: Mei 2010
  • Laatst online: 23:08
Vanmiddag ook de non-cve binnengekregen (snelle service!). Aangesloten op de HRU 350. In eerste instantie kreeg ik nauwelijks data binnen (alleen kort na een reset), na een update naar 2.3 beta 6 was dat opgelost. Alleen blijft 'retrieve settings' een foutmelding geven: 'Message: Settings not available for this device or its firmware version' (Itho fw versie is 4).

Debug scherm geeft het volgende:
Afbeeldingslocatie: https://tweakers.net/i/tze_wPBuDzDF0DlE7Q-KJ9ubnxI=/x800/filters:strip_exif()/f/image/2TvlGIey3AgdcADHMN4U8n3M.png?f=fotoalbum_large

Heb ik nu een te nieuwe firmware versie (HRU is vorige week geïnstalleerd...)?

Acties:
  • 0 Henk 'm!

  • arjenhiemstra
  • Registratie: Oktober 2003
  • Laatst online: 00:39
janbrede schreef op woensdag 24 november 2021 @ 18:20:
Vanmiddag ook de non-cve binnengekregen (snelle service!). Aangesloten op de HRU 350. In eerste instantie kreeg ik nauwelijks data binnen (alleen kort na een reset), na een update naar 2.3 beta 6 was dat opgelost. Alleen blijft 'retrieve settings' een foutmelding geven: 'Message: Settings not available for this device or its firmware version' (Itho fw versie is 4).

Debug scherm geeft het volgende:
[Afbeelding]

Heb ik nu een te nieuwe firmware versie (HRU is vorige week geïnstalleerd...)?
Thanks voor deze vraag en de uitgebreide info erbij!
Ik heb nu versie 1 en 3 in de firmware zitten, versie 4 ben ik nog niet tegen gekomen, hagel gloedje nieuw denk ik inderdaad.
Wat voor data krijg je binnen btw? Itho status zou ook niet zoveel zinnigs moeten geven als de versie niet supported is (of ik heb het niet goed geprogrammeerd wat ook niet onwaarschijnlijk is want precies met deze use case was ik aan het stoeien vorige week)

Acties:
  • +1 Henk 'm!

  • arjenhiemstra
  • Registratie: Oktober 2003
  • Laatst online: 00:39
Sowieso, settings voor de HRU350, HRU eco, DemandFlow en WPU zijn in beta6 mogelijk niet betrouwbaar. Zag net een issue van @smesjz dat in de firmware, doordat ik een selectie gemaakt heb van de settings, in sommige gevallen de alignment niet meer goed is. Ik zal dit zsm aanpassen.

Acties:
  • 0 Henk 'm!

  • janbrede
  • Registratie: Mei 2010
  • Laatst online: 23:08
arjenhiemstra schreef op woensdag 24 november 2021 @ 18:25:
Thanks voor deze vraag en de uitgebreide info erbij!
Ik heb nu versie 1 en 3 in de firmware zitten, versie 4 ben ik nog niet tegen gekomen, hagel gloedje nieuw denk ik inderdaad.
Wat voor data krijg je binnen btw? Itho status zou ook niet zoveel zinnigs moeten geven als de versie niet supported is (of ik heb het niet goed geprogrammeerd wat ook niet onwaarschijnlijk is want precies met deze use case was ik aan het stoeien vorige week)
Status geeft niet veel info:
Label Value
temp 0
hum 0
ppmw 0
no label for version error 0

Acties:
  • 0 Henk 'm!

  • arjenhiemstra
  • Registratie: Oktober 2003
  • Laatst online: 00:39
janbrede schreef op woensdag 24 november 2021 @ 18:30:
[...]

Status geeft niet veel info:
Label Value
temp 0
hum 0
ppmw 0
no label for version error 0
Ok, gelukkig, dat klopt op zich wel. Niet wat je wilt uiteraard, maar het is wel het juiste resultaat.
Ff kijken of er ergens label definities voor versie 4 te vinden / te maken zijn.

Acties:
  • +1 Henk 'm!

  • arjenhiemstra
  • Registratie: Oktober 2003
  • Laatst online: 00:39
janbrede schreef op woensdag 24 november 2021 @ 18:20:
Vanmiddag ook de non-cve binnengekregen (snelle service!). Aangesloten op de HRU 350. In eerste instantie kreeg ik nauwelijks data binnen (alleen kort na een reset), na een update naar 2.3 beta 6 was dat opgelost. Alleen blijft 'retrieve settings' een foutmelding geven: 'Message: Settings not available for this device or its firmware version' (Itho fw versie is 4).

Debug scherm geeft het volgende:
[Afbeelding]

Heb ik nu een te nieuwe firmware versie (HRU is vorige week geïnstalleerd...)?
Yep, ik heb de servicetool opnieuw gedownload en geinstalleerd en inderdaad, er zit een versie 4 in de tool.
Zou je een github issue aan kunnen maken? Dan update ik straks alleen even het hru350 deel en dan kan ik daar even een firmware bestand uploaden zodat je die kan testen.

  • MLPN
  • Registratie: April 2012
  • Laatst online: 08-09 17:26
@arjenhiemstra , ik heb inmiddels 3 non cve units van je in huis. Eentje aangesloten op de warmtepomp met behulp van @smesjz , de tweede ben ik nu op de vloerverwarmingsverdeler aan het aansluiten en later volgt de HRU ECO 350 nog. Maar ik loop tegen wat zaken aan.

Als ik de units wil uitlezen via hun eigen website (nrg-itho-....), dan werkt deze 95% van de keren niet (ja ik gebruik http en niet https), 50% van de keren kan ik wel met ze verbinden via het intern verkregen ip adres van ze. Enig idee waar dit aan ligt?

Daarnaast heb ik sinds vandaag een nieuwe bug. Als ik geconnect ben met de units dan blijven alle velden leeg. Status MQTT zegt unknown (terwijl beide units gewoon data zenden via mqtt). Bij 'ithostatus', kon ik tot een uur geleden op mijn WPU unit alle waardes in tabelvorm zien. Daarna heb ik mijn tweede unit geïnstalleerd en vanaf de start van de tweede unit kon ik daar geen waardes zien, vervolgens kan ik ook niks meer zien bij de al eerder aangesloten unit.
Bij 'ithostatus' zie ik niet eens de tabel, het is na de eerste regels leeg.
Ik kon bij de tweede unit dus wel alle waardes voor MQTT instellen, maar na het op save drukken worden alle velden weer leeg. Er wordt wel data via MQTT verzonden.
(Ik heb beide units al een keer herstart).

Erg vreemd vind ik het, enig idee wat er aan de hand is?

EDIT:
En nu ineens zijn alle ingevulde velden weer terug. Het enige wat ik zelf verandert heb is dat ik nu op een ander wifi punt in huis zit, zal wel puur toeval zijn.
Ik zag wel dat de unit die in mijn vloerverwarmingverdeler zit ineens dacht alsof hij in de hru eco 350 zat denk ik (ik zag co2 waarde), na een herstart gaf hij wel weer alle temperaturen van de slaapkamers aan. 8)7

[ Voor 14% gewijzigd door MLPN op 25-11-2021 22:04 ]


Acties:
  • +1 Henk 'm!

  • RaymondD
  • Registratie: December 2009
  • Laatst online: 23:10
Vanavond de Itho add-on opgehaald bij @arjenhiemstra . Werkt Top!

Ik ben met Home Assistant bezig en nog niet heel comfortabel met mqtt. Ik heb dit topic doorgelezen maar kom er niet echt uit.

Omdat ik de 3 standen schakelaar en de ingebouwde vochtsensor gebruik zou ik graag het ventilatorpercentage of toerental zien in HA. Dit lukt mij echter niet. HA laat de laatste via HA ingestelde waarde zien maar niet de daadwerkelijke ventilatorsnelheid.

In de mqtt data zit wel een "speed status", "ExhFanSpeed (%)", Ventlevel. Maar deze staan allen als attribuut in HA maar niet als entiteit.

Iemand dit werkend?

Gasloos, 3600Wp Zuid, Panasonic 7K l/w warmtepomp, VW ID.3


Acties:
  • +1 Henk 'm!

  • Dogooder
  • Registratie: April 2004
  • Laatst online: 23:48

Dogooder

dus...

Dit kan je op 2 manieren oplossen. Maak een template sensor welke het attribute ophaalt of een mqtt sensor. Op de wiki staan wel voorbeelden:
https://github.com/arjenh...sensors-in-home-assistant

Acties:
  • 0 Henk 'm!

  • deWit
  • Registratie: November 2004
  • Laatst online: 20:43

deWit

Niet goed, geld toch kwijt!

arjenhiemstra schreef op dinsdag 23 november 2021 @ 21:57:
[...]


Check even bij "itho settings" welke itho je hebt. Als daar iets onbekends staat zou je dan via de debug pagina op het knopje "query status format" en een seconde of wat later op "query status" willen klikken. Ik ben benieuwd wat er terug komt en als dat niet een melding "failed" is of daarna de status pagina weer gevuld is.
Itho settings geeft Itho device type: HRU 350 Itho fw version: 3

Inmiddels komt er wel weer data binnen en issie ook weer I2C connected. Lijkt alleen nu alsof ie geen config file heeft of naar kan schrijven, wat wel vreemd is aangezien hij wel z'n wifi of MQTT settings onthoud.

Afbeeldingslocatie: https://tweakers.net/i/U5KBp1CblLUKbOyV7d3YSSSFG3w=/800x/filters:strip_exif()/f/image/QrZM2H48dy9GFJVeFsG2s7XI.png?f=fotoalbum_large

File editor lijkt ook leeg?
Afbeeldingslocatie: https://tweakers.net/i/-MO4AJSjDixfPmaVi0uurAunMKA=/800x/filters:strip_exif()/f/image/dA8vmy5cfjJODs8au20djrLM.png?f=fotoalbum_large

Goed, na een format lijkt de boel weer het te doen. Nu nog zorgen dat ook de Itho box eens gaat reageren op commando's...

[ Voor 4% gewijzigd door deWit op 26-11-2021 11:59 ]


Acties:
  • +1 Henk 'm!

  • arjenhiemstra
  • Registratie: Oktober 2003
  • Laatst online: 00:39
deWit schreef op vrijdag 26 november 2021 @ 11:07:
[...]

Itho settings geeft Itho device type: HRU 350 Itho fw version: 3

Inmiddels komt er wel weer data binnen en issie ook weer I2C connected. Lijkt alleen nu alsof ie geen config file heeft of naar kan schrijven, wat wel vreemd is aangezien hij wel z'n wifi of MQTT settings onthoud.

[Afbeelding]

File editor lijkt ook leeg?
[Afbeelding]

Goed, na een format lijkt de boel weer het te doen. Nu nog zorgen dat ook de Itho box eens gaat reageren op commando's...
Dat heeft waarschijnlijk te maken met een corrupt file systeem. De library in gebruik kan niet zo goed tegen spontane reboots terwijl er naar de disk activiteit is.
Ik ga zsm overstappen op een lib die daar beter tegen kan.

Waarschijnlijk lost een format van het filesysteem het op. Helaas moet je dan wel de setup overnieuw doen.

Acties:
  • +1 Henk 'm!

  • muppet99
  • Registratie: Juli 2002
  • Laatst online: 06-10 22:41
RaymondD schreef op donderdag 25 november 2021 @ 23:22:
Vanavond de Itho add-on opgehaald bij @arjenhiemstra . Werkt Top!

Iemand dit werkend?
Voor de speed status:
Template sensor aanmaken,

code:
1
2
3
4
fan_speed:
  friendly_name: ‘Fan Speed’ 
  value_template: “{{ state_attr(‘fan.nrg_itho_xxxx’, ‘speed status’) }}”
  unit_of_measurement: rpm


Bij xxxx even de waard a van jouw unit invullen. Of daar de juiste benaming kiezen zoals de itho in jouw HA staat

Als die werkt moet de rest ook wel lukken ;)

[ Voor 5% gewijzigd door muppet99 op 26-11-2021 16:41 ]

Carpe Diem


Acties:
  • +1 Henk 'm!

  • RaymondD
  • Registratie: December 2009
  • Laatst online: 23:10
Het is gelukt met de template voor de fan speed.

Klein ander probleempje nu... nu al 2x gezien, herstarten van de module helpt:

Webinterface van de add-on doet het niet goed meer. Alle pagina's doen het nog wel maar alle velden zijn leeg, status is dus niet te zien, wifi settings e.d. allemaal leeg.

MQTT en http api werken nog wel. Op zich niet zo'n probleem dus als alles eenmaal goed is ingesteld maar niet helemaal normaal lijkt me.

Gasloos, 3600Wp Zuid, Panasonic 7K l/w warmtepomp, VW ID.3


Acties:
  • 0 Henk 'm!

  • RaymondD
  • Registratie: December 2009
  • Laatst online: 23:10
MLPN schreef op donderdag 25 november 2021 @ 20:55:
Bij 'ithostatus' zie ik niet eens de tabel, het is na de eerste regels leeg.
Ik kon bij de tweede unit dus wel alle waardes voor MQTT instellen, maar na het op save drukken worden alle velden weer leeg. Er wordt wel data via MQTT verzonden.
Dit heb ik dus ook. MQTT werkt nog wel en ook kan ik de unit bedienen vanuit HA.

Gasloos, 3600Wp Zuid, Panasonic 7K l/w warmtepomp, VW ID.3


Acties:
  • 0 Henk 'm!

  • wlmpie
  • Registratie: Oktober 2007
  • Laatst online: 01:49
RaymondD schreef op vrijdag 26 november 2021 @ 18:26:

Webinterface van de add-on doet het niet goed meer. Alle pagina's doen het nog wel maar alle velden zijn leeg, status is dus niet te zien, wifi settings e.d. allemaal leeg.
Ik zit gewoon op firmware 2.2 stable en had net ook allemaal lege velden. Even de pagina opnieuw laden en alles werkt weer. Kan dit met de browsercache te maken hebben? Ik gebruik Chrome.

Acties:
  • 0 Henk 'm!

  • Dogooder
  • Registratie: April 2004
  • Laatst online: 23:48

Dogooder

dus...

Vandaag geprobeerd om de Demandflow handmatig te bedienen. Dat ging opzich prima via de settings, maar de Demandflow is duidelijk niet gemaakt voor deze use case.
Bij handbediening gaan alle overige functies uit. Dus geen co2 updates meer of flow (m3/h) indicaties.
Daarnaast moet je ook handmatig de 2 fans (input & exhaust) aanzetten en je stuurt de klep aan via stapjes 0-5000.
Behalve dat weet dat de fan op bijvoorbeeld 30% draait en de klep op stand 3000 staat heb je verder geen informatie beschikbaar.

Na weer uitzetten van de handbediening heeft het systeem ongeveer een half uur nodig om weer in normaal bedrijf te komen.

Al met al nog niet heel ideaal. Iemand anders hier ook al mee geëxperimenteerd?

Een ander bijzonder ding is dat de module op de warmtepomp nu ook informatie over de HRU geeft. Deze informatie ontbrak altijd al bij de module op de Demandflow.

[ Voor 10% gewijzigd door Dogooder op 27-11-2021 10:51 ]


Acties:
  • 0 Henk 'm!

  • LJ80
  • Registratie: Februari 2007
  • Laatst online: 23-07 16:08
vso schreef op dinsdag 23 november 2021 @ 21:30:
[...]

te lui om ff in het topic te zoeken ;) neem een koekje :) anders hap je te veel

let goed op de "tab" en spaties daar is die Yaml code erg gevoelig voor, je bent niet de enige die hier tegenaan wandeld ik heb een werkende config gepost op de wiki

ps koste mij ook uren ,,btw ik heb hem ook "geleend" uit dit topic ..
Zou je jouw settings YAML neer willen zetten.
Ik blijf proberen, het topic lezen maar om een of andere reden wil het maar niet lukken.
Want alles werkt nu eindelijk, maar ik kom er niet uit welke code ik moet toevoegen voor de slider.
Dit heb ik aan code staan en werkt allemaal.

YAML
code:
1
2
3
4
5
6
7
8
9
10
11
12
13
14
15
16
17
18
19
20
sensor:
  - platform: mqtt
    name: "Itho status Fan"
    state_topic: "itho/state"
    
  - platform: mqtt
    name: "Itho Temperature"
    state_topic: "itho/sensor"
    unit_of_measurement: "°C"
    value_template: "{{ value_json.temp }}"
    device_class: "temperature"
    unique_id: "itho_temp"
    
  - platform: mqtt
    name: "Itho Humidity"
    state_topic: "itho/sensor"
    unit_of_measurement: "%"
    value_template: "{{ value_json.hum }}"
    device_class: "humidity"
    unique_id: "itho_hum"


Want zo ziet het er nu uit:

Afbeeldingslocatie: https://tweakers.net/i/dDCqw-c6BypdnJO7N147q3MmXG0=/full-fit-in/4920x3264/filters:max_bytes(3145728):no_upscale():strip_icc():fill(white):strip_exif()/f/image/2iR8di4pLTJufCoBfzL8qBK8.jpg?f=user_large

Maar nu die slider nog, ik heb al meerdere dingen gebrobeerd wat hier staat.
https://github.com/arjenh...owifi/wiki/Home-Assistant

Maar ik kom er helaas niet uit.

[ Voor 49% gewijzigd door LJ80 op 27-11-2021 15:41 ]


Acties:
  • 0 Henk 'm!

  • vso
  • Registratie: Augustus 2001
  • Niet online

vso

tja...

LJ80 schreef op zaterdag 27 november 2021 @ 13:22:
[...]


Zou je jouw settings YAML neer willen zetten.
Ik blijf proberen, het topic lezen maar om een of andere reden wil het maar niet lukken.
Want alles werkt nu eindelijk, maar ik kom er niet uit welke code ik moet toevoegen voor de slider.
Dit heb ik aan code staan en werkt allemaal.

YAML
code:
1
2
3
4
5
6
7
8
9
10
11
12
13
14
15
16
17
18
19
20
sensor:
  - platform: mqtt
    name: "Itho status Fan"
    state_topic: "itho/state"
    
  - platform: mqtt
    name: "Itho Temperature"
    state_topic: "itho/sensor"
    unit_of_measurement: "°C"
    value_template: "{{ value_json.temp }}"
    device_class: "temperature"
    unique_id: "itho_temp"
    
  - platform: mqtt
    name: "Itho Humidity"
    state_topic: "itho/sensor"
    unit_of_measurement: "%"
    value_template: "{{ value_json.hum }}"
    device_class: "humidity"
    unique_id: "itho_hum"


Want zo ziet het er nu uit:

[Afbeelding]

Maar nu die slider nog, ik heb al meerdere dingen gebrobeerd wat hier staat.
https://github.com/arjenh...owifi/wiki/Home-Assistant

Maar ik kom er helaas niet uit.
dit is wat ik heb ...


in configuratiion.yaml
YAML:
1
2
3
4
5
6
7
8
9
10
11
12
13
14
15
16
17
18
19
20
21
22
23
24
25
26
27
28
29
30
31
32
33
34
35
36
37
38
39
40
41
42
43
44
45
46
47
48
automation: !include automations.yaml 

input_number: 
  ithobadkamer_fan:
    name: ITHO Badkamer-Keuken Fan
    icon: mdi:fan
    initial: 1
    min: 0
    max: 254
    step: 1

  ithowcberging_fan:
    name: ITHO WC-Berging Fan
    icon: mdi:fan
    initial: 1
    min: 0
    max: 254
    step: 1

 
sensor:
  - platform: mqtt
    name: "ITHO status WC-Berging Fan"
    state_topic: "ithowcberging/state"
  - platform: mqtt
    name: "ITHO WC-Berging Temperature "
    state_topic: "ithowcberging/sensor"
    unit_of_measurement: "°C"
    value_template: "{{ value_json.temp }}"
  - platform: mqtt
    name: "ITHO WC-Berging Humidity"
    state_topic: "ithowcberging/sensor"
    unit_of_measurement: "%"
    value_template: "{{ value_json.hum }}"
    
  - platform: mqtt
    name: "ITHO status Badkamer-Keuken Fan"
    state_topic: "ithobadkamer/state"
  - platform: mqtt
    name: "ITHO Badkamer-Keuken Temperature"
    state_topic: "ithobadkamer/sensor"
    unit_of_measurement: "°C"
    value_template: "{{ value_json.temp }}"
  - platform: mqtt
    name: "ITHO Badkamer-Keuken Humidity"
    state_topic: "ithobadkamer/sensor"
    unit_of_measurement: "%"
    value_template: "{{ value_json.hum }}"


in automation.yaml
YAML:
1
2
3
4
5
6
7
8
9
10
11
12
13
14
15
16
17
18
19
20
21
22
23
24
25
26
27
28
29
30
31
32
33
34
35
36
37
38
39
40
41
42
43
44
45
46
- alias: Set fan slider ithobadkamer
  trigger:
    platform: mqtt
    topic: ithobadkamer/state
  action:
    service: input_number.set_value
    data:
      entity_id: input_number.ithobadkamer_fan
      value: '{{ trigger.payload }}'
- alias: Fan slider ithobadkamer moved
  trigger:
    platform: state
    entity_id: input_number.ithobadkamer_fan
  condition:
    condition: template
    value_template: '{{ states(''sensor.itho_status_badkamer_keuken_fan'') | int !=
      states(''input_number.ithobadkamer_fan'') | int }}'
  action:
    service: mqtt.publish
    data:
      topic: ithobadkamer/cmd
      retain: true
      payload: '{{ states(''input_number.ithobadkamer_fan'') | int }}'
- alias: Set fan slider ithowcberging
  trigger:
    platform: mqtt
    topic: ithowcberging/state
  action:
    service: input_number.set_value
    data:
      entity_id: input_number.ithowcberging_fan
      value: '{{ trigger.payload }}'
- alias: Fan slider ithowcberging moved
  trigger:
    platform: state
    entity_id: input_number.ithowcberging_fan
  condition:
    condition: template
    value_template: '{{ states(''sensor.itho_status_wc_berging_fan'') | int != states(''input_number.ithowcberging_fan'')
      | int }}'
  action:
    service: mqtt.publish
    data:
      topic: ithowcberging/cmd
      retain: true
      payload: '{{ states(''input_number.ithowcberging_fan'') | int }}'

Tja vanalles


Acties:
  • 0 Henk 'm!

  • mudley_
  • Registratie: Oktober 2021
  • Laatst online: 21-01-2022
Vraagje... twijfel of dit beter als issue/feature op github geplaatst moet worden... maar ok...

Heb de DemandFlow / HRU en WPU.
Deze is geleverd met een afstandbediening met 'kook' knop: link

Nou had ik gehoopt de 'kook' knop ook via de nrg-watch module te kunnen activeren, maar wellicht is hier nog wat meer werk voor nodig.

Ik krijg op de webinterface geen berichten van remotes te zien als ik het debug level (beschreven hier) aanpas. Iemand enig idee? Zie alleen een update van het wijzigen van het debug level zelf. De remote wordt wel herkend bij de 'RF Remotes'.

Ook reageert de DemandFlow niet op api calls naar vremote of timer, kan dit zijn omdat de vremote geen correcte mapping heeft (niet ondersteunde remote)?

[ Voor 9% gewijzigd door mudley_ op 30-11-2021 12:55 ]


Acties:
  • 0 Henk 'm!

  • arjenhiemstra
  • Registratie: Oktober 2003
  • Laatst online: 00:39
mudley_ schreef op dinsdag 30 november 2021 @ 12:45:
Vraagje... twijfel of dit beter als issue/feature op github geplaatst moet worden... maar ok...

Heb de DemandFlow / HRU en WPU.
Deze is geleverd met een afstandbediening met 'kook' knop: link

Nou had ik gehoopt de 'kook' knop ook via de nrg-watch module te kunnen activeren, maar wellicht is hier nog wat meer werk voor nodig.

Ik krijg op de webinterface geen berichten van remotes te zien als ik het debug level (beschreven hier) aanpas. Iemand enig idee? Zie alleen een update van het wijzigen van het debug level zelf. De remote wordt wel herkend bij de 'RF Remotes'.

Ook reageert de DemandFlow niet op api calls naar vremote of timer, kan dit zijn omdat de vremote geen correcte mapping heeft (niet ondersteunde remote)?
Misschien een goed idee om er een GH issue van te maken. De DemandFlow is een beetje een vreemd ding wat dit betreft. Als ik naar de handleiding kijk is het mogelijk om 1 "pannetje" remote te koppelen, dit is de basis remote van het systeem. Vervolgens is het mogelijk om per ruimte een "normale" remote in te leren.

Dat laatste lijkt mij een interessante feature om als interface voor de DemandFlow in te gaan bouwen. Je kunt dan per ruimte input geven op basis van metrics die je zelf meet of uit het systeem haalt (bijvoorbeeld een vochtmeter, CO2 meter enz.)

De koop knop lijkt qua commando een normaal timer commando te zijn zoals andere remotes maar dan 30 of 60 minuten. Wellicht dat de demandflow een actie doet op basis van 30/60?

Acties:
  • 0 Henk 'm!

  • Jnaaazer
  • Registratie: Maart 2021
  • Laatst online: 21:22
Ik heb vorige week de module binnengekregen mooi verpakt en gelijk geïnstalleerd en ging vrij vlot, ik moet alleen nog met node red aan de gang.

Ik heb al gezocht maar kan het niet vinden mijn 3 standen schakelaar moet op stand 2 staan wil ik me ventilator kunnen bedienen met homeassistant is er een mogelijkheid dat het in alle 3 de standen kan?

Acties:
  • 0 Henk 'm!

  • mudley_
  • Registratie: Oktober 2021
  • Laatst online: 21-01-2022
arjenhiemstra schreef op woensdag 1 december 2021 @ 00:33:
[...]


Misschien een goed idee om er een GH issue van te maken. De DemandFlow is een beetje een vreemd ding wat dit betreft. Als ik naar de handleiding kijk is het mogelijk om 1 "pannetje" remote te koppelen, dit is de basis remote van het systeem. Vervolgens is het mogelijk om per ruimte een "normale" remote in te leren.

Dat laatste lijkt mij een interessante feature om als interface voor de DemandFlow in te gaan bouwen. Je kunt dan per ruimte input geven op basis van metrics die je zelf meet of uit het systeem haalt (bijvoorbeeld een vochtmeter, CO2 meter enz.)

De koop knop lijkt qua commando een normaal timer commando te zijn zoals andere remotes maar dan 30 of 60 minuten. Wellicht dat de demandflow een actie doet op basis van 30/60?
Ga 'm op GH zetten.
De koop knop heeft als actie dat de keuken valve open gaat en de WHU op max voor x minuten (zal nog ff uitzoeken hoe lang dit is).

Acties:
  • 0 Henk 'm!

  • Drardollan
  • Registratie: Juli 2018
  • Laatst online: 22:04
Ik zal er wel straal overheen lezen, maar waar kan ik ook alweer de config backuppen?
Draai nu 2.3 beta en wil naar 2.3.1, maar om nu weer alles met afstandsbedieningen etc. opnieuw in te stellen..

Automatisch crypto handelen via een NL platform? Check BitBotsi !


Acties:
  • +2 Henk 'm!

  • pistole
  • Registratie: Juli 2000
  • Laatst online: 21:31

pistole

Frutter

Volgens mij via debug -> edit filesystem; hier kan je in ieder geval o.a. de inhoud van remotes.json uitlezen en weer terugplakken.

Ik frut, dus ik epibreer


Acties:
  • 0 Henk 'm!

  • arjenhiemstra
  • Registratie: Oktober 2003
  • Laatst online: 00:39
Drardollan schreef op woensdag 1 december 2021 @ 09:57:
Ik zal er wel straal overheen lezen, maar waar kan ik ook alweer de config backuppen?
Draai nu 2.3 beta en wil naar 2.3.1, maar om nu weer alles met afstandsbedieningen etc. opnieuw in te stellen..
je kunt via de debug pagina naar de file editor. Daar zijn de config bestanden te downloaden.
Het formaat van de bestanden is gelijk gebleven dus je kunt die na het upgraden gewoon terugzetten.

Acties:
  • +5 Henk 'm!

  • arjenhiemstra
  • Registratie: Oktober 2003
  • Laatst online: 00:39
En inderdaad, zoals @Drardollan al meldde, versie 2.3.0 2.3.1 (ik vond nog een bug kort na de release) is na een heel aantal alpha/beta versies eindelijk uit. Iedereen ontzettend bedankt voor het meedenken, coden, testen en de feedback!!

Bij het upgraden wordt er een switch gemaakt naar een ander files systeem dat niet zo snel corrupt raakt bij een spontane reboot of power failure. Helaas moet je hierdoor na upgrade alle instellingen opnieuw doen. Je kunt dus de config bestanden downloaden vanaf de file editor op de debug pagina en die later terugzetten. Voor de wifi instellingen werkt dit helaas niet. Na upgrade zal de add-on in access point mode starten, voor wie de handleiding niet meer heeft: 'password' is het standaard wachtwoord van het access point.

Changelog t.o.v. 2.2.1:

Device Support:
feat: Add DemandFlow/QualityFlow, HRU eco/350, AutoTemp and HeatPump (WPU) settings and status labels
feat: rewritten i2c for HW rev 2, added itho query commands to debug page.
feat: add possibility to change settings of itho CVE units, use on your own risk
feat: move add-on settings to menu system settings

API:
feat: make API sensor update frequency configurable
feat: Add virtual remote buttons to API
feat: Add last command, command origin + timestamp to API

Remote support:
feat: Include support for RFT-RV and RFT-CO2 remotes (full join handshake not possible yet)
feat: Add remote hum/temp/co2/battery to api
feat: First try at calibration method for CC1101 modules (not fully functional yet)
feat: Improved RF message handling and decoding

Status info:
feat: Added possibility to readout status of internal device status
feat: Decode 31D9 message
feat: Decode 31DA message
feat: Itho internal device status available through web page and API
fix: witch to percentages for HA Discovery support #31

Stability:
feat: Improve I2C reliability
feat: Mutex i2c tasks
feat: change init check to not rely on attiny init anymore
feat: move to LittleFS as filesystem

Settings:
feat: make hostname configurable
fix: provide don't save config checkbox before reboot (otherwise changes using the file system editor were overwritten on reboot)
fix: status page could keep updating even if page was left
fix: Bugfix in MQTT password config code

CVE add-on HW rev 2 firmware binary:
https://github.com/arjenh..._2/nrgitho-hw2-v2.3.1.bin

non-CVE add-on firmware binary:
https://github.com/arjenh...nrgitho-noncve-v2.3.1.bin

Acties:
  • +1 Henk 'm!

  • Drardollan
  • Registratie: Juli 2018
  • Laatst online: 22:04
Je verwijst met de bestanden naar de "oude" 2.3.0 @arjenhiemstra

Automatisch crypto handelen via een NL platform? Check BitBotsi !


Acties:
  • 0 Henk 'm!

  • Drardollan
  • Registratie: Juli 2018
  • Laatst online: 22:04
Het is mij overigens niet gelukt om de config.json terug te zetten. Na upload herstart ik met het vinkje aan dat de config niet opgeslagen moet worden, maar na de reboot is er niets veranderd.

Gelukkig maar een paar instellingen, heb ik nu met de hand gedaan.

Automatisch crypto handelen via een NL platform? Check BitBotsi !


Acties:
  • 0 Henk 'm!

  • terual
  • Registratie: Augustus 2010
  • Laatst online: 06-10 15:30
Sinds een weekje draait de add-on hier in conbinatie met Home Assistant en MQTT. Ik gebruik een CVE-S met ingebouwde RV-sensor en een aparte RFT-CO2 in de woonkamer. Leuk om te zien hoe de fan omhoog rampt bij een CO2-concentratie hoger dan 1100 ppm, dat gaat heel geleidelijk naar 100% en dus niet via laag-midden-hoog stand. Ik was mij daar nog niet van bewust.

Probleempje wat ik wel ervaar is dat de temperatuurmeting na een tijdje blijft steken op een bepaalde waarde. Na een reboot van de add-on werkt het wel weer. Is dit een bekend probleem?

Acties:
  • 0 Henk 'm!

  • akatar
  • Registratie: September 2002
  • Laatst online: 21:13
@arjenhiemstra
Update uitgevoerd, incl alles opnieuw instellen.
Maar de schermen zijn allemaal leeg:

Current firmware version: 2.3.1

Hardware revision: 2

Latest firmware version: firmware is up-to-date
Afbeeldingslocatie: https://tweakers.net/i/ephWSgrdz_n0RkStC3X0Lf21h-I=/full-fit-in/4920x3264/filters:max_bytes(3145728):no_upscale():strip_icc():fill(white):strip_exif()/f/image/WOw3B13CVVDcld0WMVNHbAKa.jpg?f=user_large

en natuurlijk was dit ingevuld, anders zou ik dit scherm niet kunnen zien

Acties:
  • +2 Henk 'm!

  • arjenhiemstra
  • Registratie: Oktober 2003
  • Laatst online: 00:39
Drardollan schreef op woensdag 1 december 2021 @ 12:56:
Het is mij overigens niet gelukt om de config.json terug te zetten. Na upload herstart ik met het vinkje aan dat de config niet opgeslagen moet worden, maar na de reboot is er niets veranderd.

Gelukkig maar een paar instellingen, heb ik nu met de hand gedaan.
https://github.com/arjenh...ho_wifi/02_JS_UI.ino#L426

code:
1
websock.send('{\"reboot\":true,\"donsaveconf\":'+document.getElementById("dontsaveconf").checked+'}');


typefout, er mist een 't' 8)7

Acties:
  • 0 Henk 'm!

  • arjenhiemstra
  • Registratie: Oktober 2003
  • Laatst online: 00:39
akatar schreef op woensdag 1 december 2021 @ 15:40:
@arjenhiemstra
Update uitgevoerd, incl alles opnieuw instellen.
Maar de schermen zijn allemaal leeg:

Current firmware version: 2.3.1

Hardware revision: 2

Latest firmware version: firmware is up-to-date
[Afbeelding]

en natuurlijk was dit ingevuld, anders zou ik dit scherm niet kunnen zien
Je blijft er dus last van houden... beide modules hetzelfde? Ook al je het via je telefoon oid probeert?

Acties:
  • 0 Henk 'm!

  • arjenhiemstra
  • Registratie: Oktober 2003
  • Laatst online: 00:39
terual schreef op woensdag 1 december 2021 @ 14:09:
Probleempje wat ik wel ervaar is dat de temperatuurmeting na een tijdje blijft steken op een bepaalde waarde. Na een reboot van de add-on werkt het wel weer. Is dit een bekend probleem?
Temp meting is een complex dingetje, hangt van je itho model af, fw versie en nog meer. Zonder die info is het lastig er wat van te zeggen.
Beste is om even een GitHub issue aan te maken, dat werkt voor het onderzoek makkelijker dan het forum en is een eventuele oplossing mooi te linken op de wiki voor andere gebruikers.

Acties:
  • 0 Henk 'm!

  • akatar
  • Registratie: September 2002
  • Laatst online: 21:13
arjenhiemstra schreef op woensdag 1 december 2021 @ 16:25:
[...]


Je blijft er dus last van houden... beide modules hetzelfde? Ook al je het via je telefoon oid probeert?
Ja, beide modules. ik meende dat ik dit ook al eerder in het topic gezien had

samen met dit, maar dat kan natuurlijk ook zijn omdat hij de schermen niet aanvuld (het statische staat er wel)
Itho device type: retreiving...
Itho fw version: retreiving...

Acties:
  • 0 Henk 'm!

  • arjenhiemstra
  • Registratie: Oktober 2003
  • Laatst online: 00:39
akatar schreef op woensdag 1 december 2021 @ 16:35:
[...]


Ja, beide modules. ik meende dat ik dit ook al eerder in het topic gezien had

samen met dit, maar dat kan natuurlijk ook zijn omdat hij de schermen niet aanvuld (het statische staat er wel)
Itho device type: retreiving...
Itho fw version: retreiving...
Alles wat via websocket binnen moet komen lijkt niet te werken. Vanaf welke is dit gestart?
En als je het via een ander apparaat probeert, is dat het resultaat hetzelfde?
(telefoon, tablet bijvoorbeeld)

Acties:
  • +5 Henk 'm!

  • jaapoost
  • Registratie: Februari 2005
  • Laatst online: 28-09 14:17
Hi all,

Ik heb naar volle tevredenheid ook een module van Arjen gekocht. Onderweg top support gekregen.

Hier in het kort;

Ik heb vlak naast de hardware een opening gemaakt en daar met hot-glue de sensor in gelijmd:

Afbeeldingslocatie: https://tweakers.net/i/zAoatsbA4TjXE9HKa0L-1ZjSPZI=/x800/filters:strip_icc():strip_exif()/f/image/wW9t7mUjpBGvJ9UCQyUv0qYC.jpg?f=fotoalbum_large

Vervolgens heb ik mijn remotes direct aan de module gekoppeld.

Ik heb Mosquitto MQTT geinstalleerd op een Pi 3 B+ en de module daaraan gekoppeld.

Vervolgens heb ik binnen HomeBridge de manier van @paQ gebuikt (paQ in "Itho Daalderop ventilatie - wifi control add-on module") en iets uitgebreid:

Deze plugin: https://github.com/arachnetech/homebridge-mqttthing
Icm deze settings:
code:
1
2
3
4
5
6
7
8
9
10
11
12
13
14
15
16
17
18
19
20
21
22
        {
            "type": "fan",
            "name": "Badkamer Ventilator",
            "url": "localhost:1883",
            "username": "username",
            "password": "password",
            "debounceRecvms": 1000,
            "accessory": "mqttthing",
            "topics": {
                "getOn": "itho/state",
                "setRotationSpeed": {
                    "topic": "itho/cmd",
                    "apply": "return (Math.round(message*2.54))"
                },
                "getRotationSpeed": {
                    "topic": "itho/state",
                    "apply": "return (Math.round(message/2.54))"
                }
            },
            "onValue": "20",
            "offValue": "0"
        },


Op die manier is de ventilator via iOS traploos in te stellen

Afbeeldingslocatie: https://tweakers.net/i/aqxA28ipHnHV0LVs_ev-0CCEolM=/x800/filters:strip_icc():strip_exif()/f/image/xkXnTgiRXe8OPextw7WlkO0L.jpg?f=fotoalbum_large

Vervolgens heb ik ook de sensor op een dergelijke manier aan HomeBridge toegevoegd, waardoor deze ook binnen Apple Home gebruikt kan worden als sensor.

code:
1
2
3
4
5
6
7
8
9
10
11
12
13
14
15
        {
            "accessory": "mqttthing",
            "type": "humiditySensor",
            "name": "Itho Humidity Sensor",
            "url": "localhost:1883",
            "username": "username",
            "password": "password",
            "debounceRecvms": 1000,
            "topics": {
                "getCurrentRelativeHumidity": {
                    "topic": "itho/sensor",
                    "apply": "return JSON.parse(message).hum"
                }
            }
        }


Let op; hier dien je namelijk de json te parsen als je dit doet.

Afbeeldingslocatie: https://tweakers.net/i/UNmXGNnQ7vq7uRlyT79B4cY2UQU=/x800/filters:strip_icc():strip_exif()/f/image/9afWKXPso4g8gOCT4i6LvAG0.jpg?f=fotoalbum_large

Daarna heb ik zelf binnen Node-Red een aantal flows die slimme dingen doen met aansturing. Wanneer je nu gaat douchen gaat de ventilator aan en heeft hij een nalooptijd.

Daarbij heb ik nog wat extra dingen gedaan, zo heb ik, tijdens het ontwikkelen, de MQTT uitgelezen en weggeschreven in InfluxDB (timeseries database). Dit gaf mij weer de mogelijkheid om makkelijker te debuggen of alles goed werkt.

Wat ik daarvoor heb gebruikt is;
InfluxDB (Database zelf)
Telefgraf (Een vrij simpele manier om IOT data continu weg te schrijven in Influx)
Grafana (Dashboarding tool)

Op die manier kun je mooi in de gaten houden of je scripts werken zoals je verwacht:

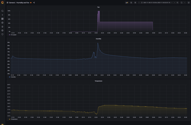
Afbeeldingslocatie: https://tweakers.net/i/r7PxHWcdzzAAd3E7ANmX3XO4Wsc=/800x/filters:strip_exif()/f/image/gTyM9DQrH3Z1yN5fyvLEQmQG.png?f=fotoalbum_large

[ Voor 19% gewijzigd door jaapoost op 01-12-2021 16:51 . Reden: Foto toevoegen ]


Acties:
  • 0 Henk 'm!

  • akatar
  • Registratie: September 2002
  • Laatst online: 21:13
Andere browser is getest, werkt ook niet,
je hebt een tijdje terug via teamviewer gekeken, toen was er hetzelfde probleem.

Acties:
  • 0 Henk 'm!

  • akatar
  • Registratie: September 2002
  • Laatst online: 21:13
Net nogmaals een format gedaan, alles weer opnieuw ingesteld.
Bij de setup werkt alles, na de reboot (die nodig is) kan je niets meer invoeren.

Acties:
  • 0 Henk 'm!

  • akatar
  • Registratie: September 2002
  • Laatst online: 21:13
@arjenhiemstra
Net even via telefoon geprobeerd (iphone) dit werkt.
Diverse browsers op mijn laptop niet

Het zit dus ergens in mijn laptop en niet in jouw module!

Acties:
  • 0 Henk 'm!

  • MLPN
  • Registratie: April 2012
  • Laatst online: 08-09 17:26
akatar schreef op woensdag 1 december 2021 @ 16:58:
@arjenhiemstra
Net even via telefoon geprobeerd (iphone) dit werkt.
Diverse browsers op mijn laptop niet

Het zit dus ergens in mijn laptop en niet in jouw module!
Ik heb precies hetzelfde zoals ik ook eerder aangaf in dit topic. Op mijn pc (firefox & edge) kan ik geen waardes zien. Op mobiel op firefox zie ik wel waardes staan. Zou eigenlijk wel willen weten waar dit nou aan ligt 8)7 .

Acties:
  • 0 Henk 'm!

  • akatar
  • Registratie: September 2002
  • Laatst online: 21:13
MLPN schreef op woensdag 1 december 2021 @ 17:03:
[...]

Ik heb precies hetzelfde zoals ik ook eerder aangaf in dit topic. Op mijn pc (firefox & edge) kan ik geen waardes zien. Op mobiel op firefox zie ik wel waardes staan. Zou eigenlijk wel willen weten waar dit nou aan ligt 8)7 .
Gelukkig is dit een tweakers forum, misschien dat iemand een idee heeft?

Acties:
  • +1 Henk 'm!

  • Drardollan
  • Registratie: Juli 2018
  • Laatst online: 22:04
arjenhiemstra schreef op woensdag 1 december 2021 @ 16:25:
[...]


https://github.com/arjenh...ho_wifi/02_JS_UI.ino#L426

code:
1
websock.send('{\"reboot\":true,\"donsaveconf\":'+document.getElementById("dontsaveconf").checked+'}');


typefout, er mist een 't' 8)7
Alstu ;)

Automatisch crypto handelen via een NL platform? Check BitBotsi !


Acties:
  • 0 Henk 'm!

  • arjenhiemstra
  • Registratie: Oktober 2003
  • Laatst online: 00:39
MLPN schreef op woensdag 1 december 2021 @ 17:03:
[...]

Ik heb precies hetzelfde zoals ik ook eerder aangaf in dit topic. Op mijn pc (firefox & edge) kan ik geen waardes zien. Op mobiel op firefox zie ik wel waardes staan. Zou eigenlijk wel willen weten waar dit nou aan ligt 8)7 .
Zou je dit willen vatten in een github issue? Ik ben wel benieuwd of we er achter kunnen komen wat de overeenkomsten tussen het systeem van @akatar en dat van jou is.
Het heeft ongetwijfeld iets te maken met de websocket lib die ik gebruik in dit project.

Acties:
  • 0 Henk 'm!

  • akatar
  • Registratie: September 2002
  • Laatst online: 21:13
@arjenhiemstra je mag rustig dmv teamview een kijkje komen nemen

Acties:
  • +3 Henk 'm!

  • arjenhiemstra
  • Registratie: Oktober 2003
  • Laatst online: 00:39
Drardollan schreef op woensdag 1 december 2021 @ 12:56:
Het is mij overigens niet gelukt om de config.json terug te zetten. Na upload herstart ik met het vinkje aan dat de config niet opgeslagen moet worden, maar na de reboot is er niets veranderd.

Gelukkig maar een paar instellingen, heb ik nu met de hand gedaan.
Gefixed

Version 2.3.2

- fix: typo in javascript preventing 'don't save config' flag to get processed correctly
- fix: small code optimisations


CVE add-on HW rev 2 firmware binary:
https://github.com/arjenh..._2/nrgitho-hw2-v2.3.2.bin

non-CVE add-on firmware binary:
https://github.com/arjenh...nrgitho-noncve-v2.3.2.bin

Acties:
  • 0 Henk 'm!

  • Drardollan
  • Registratie: Juli 2018
  • Laatst online: 22:04
Lekker bezig @arjenhiemstra !

Automatisch crypto handelen via een NL platform? Check BitBotsi !


Acties:
  • 0 Henk 'm!

  • Jerby5
  • Registratie: Februari 2013
  • Laatst online: 15-01 17:42
Helaas ... upgrade gemaakt van CVE add-on HW rev 2 van v2.3b6 naar v.2.3.2 en addon is niet meer bereikbaar (hij maakt geen verbinding meer met Wifi server. Uit/aan schakelen van de Itho lijkt geen effect te hebben. Wat nu?

Acties:
  • +1 Henk 'm!

  • Jerby5
  • Registratie: Februari 2013
  • Laatst online: 15-01 17:42
Oeps, lees nu dat Addon vanaf v2.3.1 weer als access point opkomt. Werk aan de winkel dus.

Acties:
  • 0 Henk 'm!

  • arjenhiemstra
  • Registratie: Oktober 2003
  • Laatst online: 00:39
Jerby5 schreef op donderdag 2 december 2021 @ 16:14:
Helaas ... upgrade gemaakt van CVE add-on HW rev 2 van v2.3b6 naar v.2.3.2 en addon is niet meer bereikbaar (hij maakt geen verbinding meer met Wifi server. Uit/aan schakelen van de Itho lijkt geen effect te hebben. Wat nu?
Ik probeer ten alle tijde te voorkomen dat de wifi settings gereset worden maar met de switch naar een ander file systeem kon het niet anders helaas...

Acties:
  • +1 Henk 'm!

  • falconz
  • Registratie: September 2003
  • Laatst online: 24-09 22:28
Zojuist de update naar 2.3.2 via de telefoon uitgevoerd, mega eenvoudig, hulde! Hele mooie verduidelijking qua labels van het qualityflow systeem! Enige is dat in de settings het systeem als demandflow weergegeven wordt, maar dat is waarschijnlijk de manier waarop de Qflow zichzelf presenteert...

Acties:
  • 0 Henk 'm!

  • arjenhiemstra
  • Registratie: Oktober 2003
  • Laatst online: 00:39
akatar schreef op woensdag 1 december 2021 @ 20:03:
@arjenhiemstra je mag rustig dmv teamview een kijkje komen nemen
MLPN schreef op woensdag 1 december 2021 @ 17:03:
[...]

Ik heb precies hetzelfde zoals ik ook eerder aangaf in dit topic. Op mijn pc (firefox & edge) kan ik geen waardes zien. Op mobiel op firefox zie ik wel waardes staan. Zou eigenlijk wel willen weten waar dit nou aan ligt 8)7 .
Ik vermoed dat het iets te maken heeft met de gebruikte websocket library, ik kan het echter niet testen.
Ik heb een testversie gemaakt die gebruikt maakt van een andere lib.
Zouden jullie die willen testen? Wel even het juiste bestand downloaden, er zit een bestand bij voor de CVE en non-CVE versie van de add-on.
https://github.com/arjenhiemstra/ithowifi/issues/62

Acties:
  • +1 Henk 'm!

  • akatar
  • Registratie: September 2002
  • Laatst online: 21:13
arjenhiemstra schreef op vrijdag 3 december 2021 @ 17:14:
[...]


[...]


Ik vermoed dat het iets te maken heeft met de gebruikte websocket library, ik kan het echter niet testen.
Ik heb een testversie gemaakt die gebruikt maakt van een andere lib.
Zouden jullie die willen testen? Wel even het juiste bestand downloaden, er zit een bestand bij voor de CVE en non-CVE versie van de add-on.
https://github.com/arjenhiemstra/ithowifi/issues/62
Top, het werkt voor mij in ieder geval.
Pagina: 1 ... 14 ... 64 Laatste