Solarboiler: Top Senz 200 Nero-3 ⣿⣿ Photovoltaics: 9x LG 320N1K-A5, SE 3000H
Hier had uw reclame kunnen staan.
Hopelijk helpt je dat, zag het toevallig gisteren voorbij komen
Gisteren na twaalf werkdagen toch nog vanzelf antwoord gehad van de Freedom service desk op mijn eerdere vraag rondom de Freedom bellen VoIP mogelijkheden, of ze ook meerdere VoIP toestellen / apps tegelijk ondersteunen op één extern telefoonnummer. Waarbij alle toestellen overgaan als je gebeld wordt. Dat is nu nog niet mogelijk blijkt, wordt aan gewerkt:OruBLMsFrl schreef op woensdag 12 januari 2022 @ 15:13:
Hier hetzelfde beeld, misschien iets minder simpele vraag over wat het belproduct precies kan. Op zaterdag ingeschoten, automatische reactie dat het bericht ontvangen is, maar nu woensdagmiddag nog geen reactie. Het zal druk zijn, mogelijk ook mensen daar ziek met de nationale corona golf nu.
Ik weet het niet, maar het valt inderdaad juist hier op met de helpdesk als reclamebord. Er worden wel wat extra gegevens gevraagd, zoals Freedom e-mailadres, klantnummer en postcode + huisnummer. Het zal hopelijk iets helpen voor hen dat ze sneller door de tickets kunnen gaan.
Dat is inderdaad helaas niet wat wij op dit moment nog kunnen aanbieden.
We zijn nog volop bezig met het uitbreiden van ons VoIP portfolio. Maar op dit moment kunnen wij niet voldoen aan jou verzoeken.
Daar is op dit moment de enige weg in via een andere partij.
Cooling is silver, silence is golden!
Wat je denkt is niet wat je zegt. Wat je zegt wordt anders begrepen.
Main: AMD RX 9070XT Sapphire Pure, 2e PC: Nvidia RTX3080 EVGA FTW3
Kan je niet zelf een kleine PBX er tussen gooien? Heb nu geen VoIP van Freedom dus kan het niet even testen voor je.OruBLMsFrl schreef op zaterdag 29 januari 2022 @ 09:47:
[...]
Gisteren na twaalf werkdagen toch nog vanzelf antwoord gehad van de Freedom service desk op mijn eerdere vraag rondom de Freedom bellen VoIP mogelijkheden, of ze ook meerdere VoIP toestellen / apps tegelijk ondersteunen op één extern telefoonnummer. Waarbij alle toestellen overgaan als je gebeld wordt. Dat is nu nog niet mogelijk blijkt, wordt aan gewerkt:
[...]
Maar met XS4ALL (heb nog een tweede abo) kan je met een PBX als trunk verbinding maken. Kan je meerdere gesprekken voeren, meerdere toestellen aansluiten, etc. Na jaren eigen Asterisk/FreePBX (kan zelfs op een Raspberry) nu al alweer een paar jaar Yeastar S-serie PBX in gebruik. Werkt perfect.
Met andere aanbieders externe aanbieders kan je inderdaad zonder eigen PBX met elk toestel direct aanmelden, maar vind dat persoonlijk minder fijn. Dat is meer wat de helpdesk als antwoord gaf.
Let wel op dat poort 5060 UDP niet voor iedereen toegankelijk is want voordat je het weet belt men naar dure Afrikaanse premium nummers met je Freedom account.don spike schreef op zaterdag 29 januari 2022 @ 10:21:
[...]
Kan je niet zelf een kleine PBX er tussen gooien? Heb nu geen VoIP van Freedom dus kan het niet even testen voor je.
Maar met XS4ALL (heb nog een tweede abo) kan je met een PBX als trunk verbinding maken. Kan je meerdere gesprekken voeren, meerdere toestellen aansluiten, etc. Na jaren eigen Asterisk/FreePBX (kan zelfs op een Raspberry) nu al alweer een paar jaar Yeastar S-serie PBX in gebruik. Werkt perfect.
Met andere aanbieders externe aanbieders kan je inderdaad zonder eigen PBX met elk toestel direct aanmelden, maar vind dat persoonlijk minder fijn. Dat is meer wat de helpdesk als antwoord gaf.
Hier had uw reclame kunnen staan.
International bellen heb ik standaard uit staan, dat is indien nodig binnen een paar seconden aangepast in de VoIP selfcare portal. Ook betaalde buitenlandse nummers kan ik daar blokkeren.Eiríkr schreef op zaterdag 29 januari 2022 @ 10:27:
[...]
Let wel op dat poort 5060 UDP niet voor iedereen toegankelijk is want voordat je het weet belt men naar dure Afrikaanse premium nummers met je Freedom account.
Aanstaande woensdag komt KPN.YWatchman schreef op donderdag 27 januari 2022 @ 10:27:
[...]
no DSL synchronization lijkt me een probleem op de fysieke kopers of DSLAM, moet door Freedom dan een KPN ticket aangemaakt worden.
Vrijdag geen last en vandaag precies om 12 uur weer geen internet, weer hetzelfde probleem.
Ik zou wel wat kunnen knutselen, maar probeer eigenlijk de hobby een beetje van het dagelijks gebruik gescheiden te houden. Voor je het weet eindigt zo een verhaal weer uit in een 'mijn man is (ICT) klusser', situatiedon spike schreef op zaterdag 29 januari 2022 @ 10:21:
[...]
Kan je niet zelf een kleine PBX er tussen gooien? Heb nu geen VoIP van Freedom dus kan het niet even testen voor je.
Maar met XS4ALL (heb nog een tweede abo) kan je met een PBX als trunk verbinding maken. Kan je meerdere gesprekken voeren, meerdere toestellen aansluiten, etc. Na jaren eigen Asterisk/FreePBX (kan zelfs op een Raspberry) nu al alweer een paar jaar Yeastar S-serie PBX in gebruik. Werkt perfect.
Met andere aanbieders externe aanbieders kan je inderdaad zonder eigen PBX met elk toestel direct aanmelden, maar vind dat persoonlijk minder fijn. Dat is meer wat de helpdesk als antwoord gaf.
Ik waardeer de tips, gaan het eens rustig op ons laten inwerken hier thuis
Cooling is silver, silence is golden!
Wat je denkt is niet wat je zegt. Wat je zegt wordt anders begrepen.
Main: AMD RX 9070XT Sapphire Pure, 2e PC: Nvidia RTX3080 EVGA FTW3
Hier had uw reclame kunnen staan.
Nog geen klant, ik wacht op aanleg van glasvezel, wel founding member sinds het eerste uur.
Ik heb drie verschillende vragen gesteld aan de helpdesk van Freedom, 1 via de phone in December.
Er werd toen gezegd dat ik teruggebeld zou worden, wacht nog steeds.
Twee vragen via mail, 1 begin januari en 1 bijna 1.5 week geleden waar ik nog steeds geen antwoorden op heb.
Er bestaat bij mij de indruk dat men over de hele linie onderbemand is. Is die indruk terecht?
Je spreekt jezelf tegen..toro schreef op zondag 30 januari 2022 @ 16:15:
Begin mij hier een beetje zorgen te maken over Freedom of de provider het wel gaat redden.
Nog geen klant, ik wacht op aanleg van glasvezel, wel founding member sinds het eerste uur.
Ik heb drie verschillende vragen gesteld aan de helpdesk van Freedom, 1 via de phone in December.
Er werd toen gezegd dat ik teruggebeld zou worden, wacht nog steeds.
Twee vragen via mail, 1 begin januari en 1 bijna 1.5 week geleden waar ik nog steeds geen antwoorden op heb.
Er bestaat bij mij de indruk dat men over de hele linie onderbemand is. Is die indruk terecht?
Het feit dat (ondanks continu nieuw helpdesk personeel aannemen) de helpdesk nog steeds te druk is, is juist een teken dat het hardstikke goed gaat met Freedom. Ze hebben blijkbaar veel nieuwe klanten.
Overgins zijn al mijn vragen aan de helpdesk (2 stuks) binnen een dag beantwoord/opgelost.
Soms ben ik er wel, en soms ook weer niet.
Oh, ik spreek mijzelf tegen?Illusion schreef op zondag 30 januari 2022 @ 16:53:
[...]
Je spreekt jezelf tegen..
Het feit dat (ondanks continu nieuw helpdesk personeel aannemen) de helpdesk nog steeds te druk is, is juist een teken dat het hardstikke goed gaat met Freedom. Ze hebben blijkbaar veel nieuwe klanten.
Overgins zijn al mijn vragen aan de helpdesk (2 stuks) binnen een dag beantwoord/opgelost.
Ja je kan de slechte bereikbaarheid van de helpdesk ook interpreteren dat het "hartstikke" goed gaat, maar dat is dan jouw interpretatie ervan.
Ik maak mij zorgen zo of het wel goed gaat komen met ze.
Dat jouw (2) vragen binnen een dag beantwoord zijn is nietszeggend.
Er zijn veel meer mensen die moeten wachten op antwoorden van de helpdesk
Ze bouwen keihard aan Freedom en dan is het in die beginfase soms buffelen. Vooral in deze tijd. Volgens mij groeien ze hard en het team is nog klein (https://freedom.nl/over-freedom/team). Geef het een kans.toro schreef op zondag 30 januari 2022 @ 19:38:
[...]
Oh, ik spreek mijzelf tegen?
Ja je kan de slechte bereikbaarheid van de helpdesk ook interpreteren dat het "hartstikke" goed gaat, maar dat is dan jouw interpretatie ervan.
Ik maak mij zorgen zo of het wel goed gaat komen met ze.
Dat jouw (2) vragen binnen een dag beantwoord zijn is nietszeggend.
Er zijn veel meer mensen die moeten wachten op antwoorden van de helpdesk
Hier had uw reclame kunnen staan.
Dat jouw vragen nog steeds niet beantwoord zijn, is net zo nietszeggend. Je gaat niet in op het onderwerp van die vragen, dus daar is hier niet zoveel van te zeggen. Op de helpdesk pagina geven ze wel aan dat je vooral ook van de community gebruik kunt maken. Heb je dat al geprobeerd? (je kunt je vragen natuurlijk ook gewoon hier stellen)toro schreef op zondag 30 januari 2022 @ 19:38:
[...]
Dat jouw (2) vragen binnen een dag beantwoord zijn is nietszeggend.
Hier had uw reclame kunnen staan.
Jan 31 12:48:54 one,udm-1.11.0.3921 ubios-udapi-server: ubios-udapi-server: wanFailover: Using eth8 (table 202), eth8 is up [_u], ppp0 is down (no dns)[__]
Jan 31 12:50:04 one,udm-1.11.0.3921 ubios-udapi-server: ubios-udapi-server: wanFailover: Using ppp0 (table 201), eth8 is up [_u], ppp0 is up [_u]
Jan 31 14:01:43 one,udm-1.11.0.3921 ubios-udapi-server: ubios-udapi-server: wanFailover: Using eth8 (table 202), eth8 is up [_u], ppp0 is down (no dns)[__]
Jan 31 14:01:50 one,udm-1.11.0.3921 ubios-udapi-server: ubios-udapi-server: wanFailover: Using ppp0 (table 201), eth8 is up [_u], ppp0 is up [_u]
Jan 31 14:04:03 one,udm-1.11.0.3921 ubios-udapi-server: ubios-udapi-server: wanFailover: Using eth8 (table 202), eth8 is up [_u], ppp0 is down (no dns)[__]
Jan 31 14:04:11 one,udm-1.11.0.3921 ubios-udapi-server: ubios-udapi-server: wanFailover: Using ppp0 (table 201), eth8 is unknown [__], ppp0 is up [_u]
Jan 31 14:07:59 one,udm-1.11.0.3921 ubios-udapi-server: ubios-udapi-server: wanFailover: Using eth8 (table 202), eth8 is up [_u], ppp0 is down (no dns)[__]
Jan 31 14:08:10 one,udm-1.11.0.3921 ubios-udapi-server: ubios-udapi-server: wanFailover: Using ppp0 (table 201), eth8 is up [_u], ppp0 is up [_u]
Jan 31 14:09:43 one,udm-1.11.0.3921 ubios-udapi-server: ubios-udapi-server: wanFailover: Using eth8 (table 202), eth8 is up [_u], ppp0 is down (no dns)[__]
Jan 31 14:09:52 one,udm-1.11.0.3921 ubios-udapi-server: ubios-udapi-server: wanFailover: Using ppp0 (table 201), eth8 is up [_u], ppp0 is up [_u]
Jan 31 14:11:41 one,udm-1.11.0.3921 ubios-udapi-server: ubios-udapi-server: wanFailover: Using eth8 (table 202), eth8 is up [_u], ppp0 is down (no dns)[__]
Jan 31 14:11:57 one,udm-1.11.0.3921 ubios-udapi-server: ubios-udapi-server: wanFailover: Using ppp0 (table 201), eth8 is up [_u], ppp0 is up [_u]
Ik zit te twijfelen over installatie door een monteur op de Fritzbox 5530. Er staat een heleboel in de lijst die ik niet ga gebruiken. Eigenlijk het enige waar ik even onzeker over ben is de glasvezel direct in het modem zelf. Hoe moelijk is dat? Wat kan ik fout doen?
Scheelt tocht weer €25 en waarschijnlijk wachten tot de monteur komt.
[ Voor 9% gewijzigd door Jelte op 01-02-2022 08:56 ]
Beantwoord dan eerst deze vraag: Welke FTU hangt er bij jou thuis?Jelte schreef op dinsdag 1 februari 2022 @ 08:55:
Goed, volgens mij is de brief van XS4all onderweg dus dat wordt zo Freedom aanvragen.
Ik zit te twijfelen over installatie door een monteur op de Fritzbox 5530. Er staat een heleboel in de lijst die ik niet ga gebruiken. Eigenlijk het enige waar ik even onzeker over ben is de glasvezel direct in het modem zelf. Hoe moelijk is dat? Wat kan ik fout doen?
Scheelt tocht weer €25 en waarschijnlijk wachten tot de monteur komt.
Zie deze post voor de soorten.
Geen ongevraagde verzoeken via DM svp.
Die is technisch gezien niet geschikt voor het direct patchen van een kabeltje. Het kan in theorie wel maar dan moet je wel behoorlijk wat doen met de FTU met kans op schade die je dan zelf mag betalen.
Ik ben nu alleen een beetje in verwarring..
XS4all is een provider en moest dus per 28 januari alle specs publiceren over het aansluiten van eigen apparatuur. Ook bij een ONT met GPON. Dat zie ik op hun website nergens terug.
KPN heeft dat heel mooi opgelost met een servicetool. Als daaruit blijkt dat je een GN02 FTU hebt krijg je de aanbieding om kosteloos een nieuwe FTU te laten monteren door KPN Netwerk en een nieuwe NT om daar op te schuiven. Als dat gedaan is kan je vervolgens de bijbehorende patchcover online kopen en kan je er alles netje sop aansluiten wat je wil.
Maar hoe werkt dit dan voor XS4all klanten? Is indirect ook KPN natuurlijk, maar volgens mij kunnen die de servicetool op de website van KPN niet gebruiken toch?
Wil jij eens kijken wat er gebeurt als je dat probeert?
Geen ongevraagde verzoeken via DM svp.
Als de glasvezel direct in de router kan, dan scheelt dat weer een apparaat.
En ik ga later wel eens kijken naar je linkje. Heb alleen weinig zin in gedoe. En aangezien ik binnenkort overgezet wordt naar KPN, wil ik graag daarvoor over naar Freedom.
Of juist eerst meegaan naar KPN, dan gratis je FTU laten vervangen voor een nieuw model waar je wel zelf mee aan de slag kunt. En daarna over naar Freedom :-)Jelte schreef op dinsdag 1 februari 2022 @ 14:06:
Ik zal eens vragen aan Freedom hoe ze daarmee omgaan. Als ze het zo laten en het nieuwe router simpelweg op de plek van de oude komt te hangen, dan hoeft die €25 niet.
Als de glasvezel direct in de router kan, dan scheelt dat weer een apparaat.
En ik ga later wel eens kijken naar je linkje. Heb alleen weinig zin in gedoe. En aangezien ik binnenkort overgezet wordt naar KPN, wil ik graag daarvoor over naar Freedom.
Bij mijn weten is KPN de enige provider die kosteloos een ombouw van de FTU aanbiedt. Normaliter kost je dat een paar honderd euro als je het wil laten doen door KPN Netwerk...
Geen ongevraagde verzoeken via DM svp.
Morgen eens bellen met ze.
Zoals al eerder gezegd: de 5530 kan wel makkelijk een fiber op worden aangesloten. Maar de andere kant van die glasvezel moet ook ergens in. Jij hebt een GN02 waarbij dat vrij lastig is.Jelte schreef op dinsdag 1 februari 2022 @ 14:42:
Als ik de Informatie op de site van Freedom lees, zou de glasvezel direct in de 5530 moeten gaan.
Morgen eens bellen met ze.
Je moet de kap eraf schroeven.
Dan de binnenant openen.
De print losschroeven en verwijderen.
Het koppelbusje uit je patchcover verwijderen en op de vezel in de FTU steken (riskant)
Daarna je patchkabel steken, in de lege behuizing prakken en alles proberen zo inelkaar te schuiven dat het wel vast zit, maar je niet de vezel klemt.
Dat is best een klusje, met kans op schade aan de vezel.
Daarom het advies van @Barre73 om juist heel even mee te gaan naar KPN, zodat zij een andere FTU plaatsen, waarmee dit allemaal niet nodig is.
Soms ben ik er wel, en soms ook weer niet.
Ik bel morgen met Freedom en ga even overleggen.
Contractvrij in de zin van "eigenlijk is er nog een contract van X maanden met XS4ALL/KPN maar daar kan ik nu onderuit door al de wijzigingen"?Jelte schreef op dinsdag 1 februari 2022 @ 14:52:
Nadeel is dat ik nu contractvrij ben en anders moet wachten. Daar heb ik geen zin in, dat gun ik ze niet.
Ik bel morgen met Freedom en ga even overleggen.
Of even bellen met XS4all en aangeven dat KPN abonnees dus wel een servicetool hebben en informatie over het aansluiten van een eigen (O)NT en XS4All niet?Jelte schreef op dinsdag 1 februari 2022 @ 14:52:
Nadeel is dat ik nu contractvrij ben en anders moet wachten. Daar heb ik geen zin in, dat gun ik ze niet.
Ik bel morgen met Freedom en ga even overleggen.
Of even kijken of je via die KPN Servicetool dit kan regelen? Bij een andere Tweaker zag ik dat het letterlijk een paar dagen tijd kost (sjimmie in "[KPN Netwerk - Glasvezelnetwerk] Aanleg en onderhoud")
Geen ongevraagde verzoeken via DM svp.
Precies dat heb ik afgelopen maandag ook gedaan. Leuk praatje mee gemaakt. Niet bepaald Tweakers-waardig maar ik had liever dat iemand even 'officieel' de oplevering voor zijn rekening nam.Jelte schreef op woensdag 2 februari 2022 @ 11:10:
Die mediaconverter is niet meer nodig en de glasvezel kan direct in de 5530 met een of andere module. Maar dan doe ik die monteur toch maar. Wil die glasvezel niet graag kapot maken
Hier had uw reclame kunnen staan.
Had het liever zelf gedaan, ook makkelijker planningstechnisch.
Nu moet ik weer regelen dat ik dagje thuis kan werken.
Overstap datum begin april gezet, nu maar hopen dat xs4all niet vlak ervoor opeens over wilt zetten naar kpn.
(brief heb ik al gehad, maar nog geen exacte datum)
Gelukkig is het advies om thuis te werken wegens de pandemie nog steeds van kracht.DDX schreef op woensdag 2 februari 2022 @ 12:42:
Ik heb voor de zekerheid net ook maar optie met monteur gekozen. (heb een TY01 / U-FTU)
Had het liever zelf gedaan, ook makkelijker planningstechnisch.
Nu moet ik weer regelen dat ik dagje thuis kan werken.
Dat zou voor de overstap naar Freedom Internet niet uit moeten maken. Het is niet alsof je opeens een nieuw jaarcontract met KPN aangaat. Uiteraard moet je in april niet meer vastzitten aan een jaarcontract (van wie dan ook).Overstap datum begin april gezet, nu maar hopen dat xs4all niet vlak ervoor opeens over wilt zetten naar kpn.
(brief heb ik al gehad, maar nog geen exacte datum)
Yar har, wind in your back, lads, wherever you go!
Ja, maar met mijn functie wat lastiger.The Zep Man schreef op woensdag 2 februari 2022 @ 12:46:
[...]
Gelukkig is het advies om thuis te werken wegens de pandemie nog steeds van kracht.
Vaak ook fysiek werkzaamheden op kantoor.
Bijvoorbeeld als iemand issues heeft met laptop makkelijker om te zeggen kom even naar kantoor dan kan ik kijken.
Dat klopt, maar geen zin in 2 keer zaken opnieuw in te stellen kwa ip adressen ed.Dat zou voor de overstap naar Freedom Internet niet uit moeten maken. Het is niet alsof je opeens een nieuw jaarcontract met KPN aangaat. Uiteraard moet je in april niet meer vastzitten aan een jaarcontract (van wie dan ook).
Xs4all is snel met bevestiging, paar minuten na aanmelden;
En vanuit Freedom ook meteen nieuwe ipadressen doorgekregen.Beste XS4ALL-klant,
U heeft aangegeven over te stappen naar Freedom Internet B.V.. We vinden het
jammer dat u daarmee uw abonnement Internet en Mobiel Internet van XS4ALL bij
ons opzegt. Met deze e-mail bevestigen wij dat uw abonnement wordt beëindigd.
Mocht u zich bedenken, dan kunt u uw overstap nog tot en met vrijdag 11
februari 2022 annuleren bij Freedom Internet B.V.. Uw huidige
XS4ALL-abonnement loopt dan gewoon door.
Enkele dagen voor uw abonnement wordt beëindigd, ontvangt u een retourdoos
waarin u het bruikleenmodem (en indien van toepassing TV-ontvangers) terug
kunt sturen.
Staan iig niet op blacklists als ik mxtoolbox check doe
Ik bedoelde het meer vanuit dat het niet lastig moet zijn om een eventuele werkgever te overtuigen om een dagje thuis te werken. Uiteraard is consistent thuiswerken niet voor iedereen weggelegd, maar dat was ook niet waar ik op hintte.DDX schreef op woensdag 2 februari 2022 @ 12:50:
Ja, maar met mijn functie wat lastiger.
Vaak ook fysiek werkzaamheden op kantoor.
Bijvoorbeeld als iemand issues heeft met laptop makkelijker om te zeggen kom even naar kantoor dan kan ik kijken.
Als je zaken zelf host is het wat lastiger, maar je weet wel meteen wat je allemaal moet wijzigen zodra Freedom Internet bij je geleverd wordt.Dat klopt, maar geen zin in 2 keer zaken opnieuw in te stellen kwa ip adressen ed.
Yar har, wind in your back, lads, wherever you go!
O nee hoor, dat is het probleem ook niet. (voor corona ook niet)The Zep Man schreef op woensdag 2 februari 2022 @ 12:54:
[...]
Ik bedoelde het meer vanuit dat het niet lastig moet zijn om een eventuele werkgever te overtuigen om een dagje thuis te werken. Uiteraard is consistent thuiswerken niet voor iedereen weggelegd, maar dat was ook niet waar ik op hintte.
Maar hoop wel dat de monteur iets van een tijdswindow krijgt en niet zo van hij komt ergens die dag langs waardoor je hele dag opgesloten zit zegmaar.
Dat was idd ook reden dat ik nogsteeds bij Xs4all zat, weinig zin om zaken aan te passen.Als je zaken zelf host is het wat lastiger, maar je weet wel meteen wat je allemaal moet wijzigen zodra Freedom Internet bij je geleverd wordt.
KPN is geweest. Mijn aansluiting zat rechtsreeks afgemonteerd in een isra punt uit het jaar kruik.MaNDaRK schreef op zaterdag 29 januari 2022 @ 12:53:
[...]
Aanstaande woensdag komt KPN.
Vrijdag geen last en vandaag precies om 12 uur weer geen internet, weer hetzelfde probleem.
In de nieuwe isra punten zit wat elektronica in die zorgt voor wat meer demping/stabiliteit.
Als het goed is zijn de problemen nu opgelost. De lijnmeting was wel beter dan voordat hij begon.
De tijd zal het leren
Twee zaken vallen me op.
Ik krijg met e-mail client Spark geen succesvolle verbinding op imap.freedom.nl. Wel met dezelfde credentials op achterliggende backend imap.soverin.net. Lijkt specifiek een Spark dingetje te zijn dus ik heb ze de logs gestuurd. Komt wel goed.
Interessanter is een 'probleem' met de downloadsnelheid. Dit wordt ook besproken op het forum van Freedom en ik ben over en weer aan het mailen met de helpdesk.
Het lijkt alsof er een cap op download zat of zit. Of het QoS is, routes, transit of iets anders is voor mij als klant momenteel lastig te zeggen.
Ik beschik over gigabit (AON) en haal in de regel niet meer dan 200 Mbit/s per connectie. Ga ik stapelen, dan kom ik verder.
Momenteel hangt er een Netgate 6100 rechtstreeks aan het glas. Vanaf die Netgate (FreeBSD, pfSense) kan ik goed testen zonder tussenkomst van andere apparatuur.
Met speedtest ziet het er inmiddels al aardig uit. Sinds gisteren lijkt verbetering zichtbaar.
Ik weet niet wat ik zou moeten verwachten met gigabit maar dit is in ieder geval aardig. Vermoedelijk ligt de beperking vooral bij de bronnen.
1
2
3
4
5
| Hosted by KamaTera INC (Amsterdam) [1.75 km]: 8.7 ms Testing download speed Download: 547.82 Mbit/s Testing upload speed Upload: 421.38 Mbit/s |
1
2
3
4
5
| Hosted by 31173 Services AB (Amsterdam) [1.75 km]: 3.553 ms Testing download speed Download: 803.06 Mbit/s Testing upload speed Upload: 831.02 Mbit/s |
1
2
3
4
5
| Hosted by Breedband (Arnhem) [82.33 km]: 8.811 ms Testing download speed Download: 676.53 Mbit/s Testing upload speed Upload: 793.86 Mbit/s |
1
2
3
4
5
| Hosted by SIT Internetdiensten B.V. (Voorthuizen) [53.58 km]: 8.028 ms Testing download speed Download: 779.84 Mbit/s Testing upload speed Upload: 582.13 Mbit/s |
1
2
3
4
5
| Hosted by Tier.Net LLC (Amsterdam) [1.68 km]: 5.724 ms Testing download speed Download: 500.93 Mbit/s Testing upload speed Upload: 729.86 Mbit/s |
Een testbestand ophalen met curl ziet er nu ook beter uit.
1
2
3
4
| curl https://speedtest.serverius.net/files/2000mb.bin > /dev/null
% Total % Received % Xferd Average Speed Time Time Time Current
Dload Upload Total Spent Left Speed
100 2000M 100 2000M 0 0 69.7M 0 0:00:28 0:00:28 --:--:-- 64.9M |
1
2
3
4
| curl http://download.xs4all.nl/test/10gb.bin > /dev/null
% Total % Received % Xferd Average Speed Time Time Time Current
Dload Upload Total Spent Left Speed
100 9536M 100 9536M 0 0 73.5M 0 0:02:09 0:02:09 --:--:-- 83.1M |
Dit zijn als ik het goed zie megabytes per seconde (MB/s) dus dat lijkt me al prima.
De iPerf3 server van Serverius is momenteel niet beschikbaar maar dat zag er gisteravond ook al beter uit.
Hier had uw reclame kunnen staan.
Well, here we go. Dag XS4ALL, hallo Freedom!Beste XS4ALL-klant,
U heeft aangegeven over te stappen naar Freedom Internet B.V.. We vinden het
jammer dat u daarmee uw abonnement Internet van XS4ALL bij ons opzegt. Met
deze e-mail bevestigen wij dat uw abonnement wordt beëindigd.
Moet zeggen dat het overstapproces tot nu toe gelikt is, letterlijk in een paar minuten geregeld.
[ Voor 13% gewijzigd door DDX op 03-02-2022 15:23 ]
Window van 2 uur.DDX schreef op donderdag 3 februari 2022 @ 15:23:
Wat is de ervaring met monteursafspraak trouwens, krijg je een tijdswindow of is het ergens op die dag ?
Hier had uw reclame kunnen staan.
Heb je TV over laten gaan? Dus die box van de KPN inleveren en die van Canal+ er in? Zo makkelijk?TMDC schreef op donderdag 3 februari 2022 @ 12:59:
[...]
Well, here we go. Dag XS4ALL, hallo Freedom!
Moet zeggen dat het overstapproces tot nu toe gelikt is, letterlijk in een paar minuten geregeld.
Q: How many geeks does it take to ruin a joke? A: You mean nerd, not geek. And not joke, but riddle. Proceed.
Nee, maar ik vermoed dat het heel makkelijk ging omdat ik sowieso al geen TV en telefonie hadTukk schreef op donderdag 3 februari 2022 @ 15:36:
[...]
Heb je TV over laten gaan? Dus die box van de KPN inleveren en die van Canal+ er in? Zo makkelijk?
Hoe kan ik nu toch mail versturen voor een willekeurig gekoppeld domein?553 5.7.1 <ik@domein.nl>: Sender address rejected: not owned by user ik@freedom.nl
PS. Het DKIM record is nog pending. Maakt dat het verschil? De MX records wijzen overigens niet naar soverin maar naar cloudflare. Ik wil eigenlijk alleen maar de SMTP server gebruiken, meer niet.
[ Voor 8% gewijzigd door .oisyn op 03-02-2022 22:39 ]
Give a man a game and he'll have fun for a day. Teach a man to make games and he'll never have fun again.
[ Voor 175% gewijzigd door .oisyn op 04-02-2022 00:32 ]
Give a man a game and he'll have fun for a day. Teach a man to make games and he'll never have fun again.
Inderdaad, als je internet van XS4ALL/KPN hebt zonder TV en telefonie, en je gebruikt een eigen router, dan is de overstap transparant. Opeens heb je nieuwe IP adressen, en daarmee is de overstap afgerond.TMDC schreef op donderdag 3 februari 2022 @ 15:42:
Nee, maar ik vermoed dat het heel makkelijk ging omdat ik sowieso al geen TV en telefonie had
Yar har, wind in your back, lads, wherever you go!
Goed om te weten. Heb er wel de monteur bij genomen wegens glasvezel, en de Fritz5530.The Zep Man schreef op vrijdag 4 februari 2022 @ 06:52:
[...]
Inderdaad, als je internet van XS4ALL/KPN hebt zonder TV en telefonie, en je gebruikt een eigen router, dan is de overstap transparant. Opeens heb je nieuwe IP adressen, en daarmee is de overstap afgerond.
Als je fysieke wijzigingen verwacht, dan is het wat anders.TMDC schreef op vrijdag 4 februari 2022 @ 10:51:
Goed om te weten. Heb er wel de monteur bij genomen wegens glasvezel, en de Fritz5530.
Op de verbinding waar ik mijn ervaring op baseer zit een eigen router zonder SFP ondersteuning. Die is dan ook gewoon via Gigabit Ethernet op KPN's GPON ONT aangesloten. In deze situatie hoefde dan ook niets fysiek te veranderen.
Yar har, wind in your back, lads, wherever you go!
Dat is wel in-place vervanging ja. Ik vermoed echter dat XS4ALL hun Fritz 7590 terug wilThe Zep Man schreef op vrijdag 4 februari 2022 @ 10:57:
[...]
Als je fysieke wijzigingen verwacht, dan is het wat anders.
Op de verbinding waar ik mijn ervaring op baseer zit een eigen router zonder SFP ondersteuning. Die is dan ook gewoon via Gigabit Ethernet op KPN's GPON ONT aangesloten. In deze situatie hoefde dan ook niets fysiek te veranderen.
Ah, dan voldoet het al niet aan de voorwaarde dat je je eigen router gebruikt.TMDC schreef op vrijdag 4 februari 2022 @ 10:59:
Ik vermoed echter dat XS4ALL hun Fritz 7590 terug wil
Yar har, wind in your back, lads, wherever you go!
Je zult nu wel elke week een mailtje krijgen van Freedom..oisyn schreef op donderdag 3 februari 2022 @ 22:49:
Mega-edit: de catch all werkt gewoon, je moet gewoon even geduld hebben voor de veranderingen zijn gepropageerd door alle systemen van Freedom/Soverin.
Onderwerp: Je Freedom MX records lijken incorrect. (Sorry!)
....
Er is echter een een klein probleem, de DNS settings zijn niet helemaal correct / up-to-date. Ga naar xyz voor verdere instructies. Graag hier naar kijken zodat je goed kan (blijven) e-mailen via je eigen domein.
...
[ Voor 6% gewijzigd door woutertje op 04-02-2022 11:35 ]
Niets dat een emailfilter niet kan verhelpenwoutertje schreef op vrijdag 4 februari 2022 @ 11:35:
[...]
Je zult nu wel elke week een mailtje krijgen van Freedom.
[...]
Give a man a game and he'll have fun for a day. Teach a man to make games and he'll never have fun again.
Achteraf was de monteur dus absoluut niet nodig. Maar ja, dat is alweer een behoorlijke tijd terug, en er was toen nog veel minder informatie bekend over hoe overstap in praktijk liep.
Met enkel deze informatie kan geen zinnig antwoord gegeven worden. Vertel eens hoe je het getest hebt. Het apparaat en netwerkaansluiting waarmee je het getest hebt, de netwerkconfiguratie, router, etc.dimmak schreef op maandag 7 februari 2022 @ 16:06:
Ik heb een 500/500 abonnement maar ik haal bij lange na mijn snelheden niet als speedtests doe. Is dit normaal aan het begin en moet ik rustig even afwachten of kan ik beter meteen de helpdesk aan hun mouwtje trekken?
[ Voor 9% gewijzigd door The Zep Man op 07-02-2022 16:40 ]
Yar har, wind in your back, lads, wherever you go!
Inderdaad, precies dit.The Zep Man schreef op maandag 7 februari 2022 @ 16:39:
[...]
Met enkel deze informatie kan geen zinnig antwoord gegeven worden. Vertel eens hoe je het getest hebt. Het apparaat en netwerkaansluiting waarmee je het getest hebt, de netwerkconfiguratie, router, etc.
Zie ook: Eiríkr in "[Freedom] Ervaringen & Discussie"
Hier had uw reclame kunnen staan.
/f/image/E8AX18ylA1gIUwbn1C157IPf.png?f=fotoalbum_large)
Upload is prima, download is duidelijk lager dan toen ik nog met XS4ALL verbonden was (tot eind december). Ik heb wel het idee dat speedtest de 'beste' server kiest op basis van de laagste ping. Als ik een aantal andere servers probeer, krijg ik soms (veel) betere resultaten, maar wel met een hogere ping.
/f/image/IBeSW6CJ0HJmgmqBsIOBSauS.png?f=fotoalbum_large)
Toch niet per se de een lage latency met een lage snelheid, wat ik eerder dacht. Maar het verschil is wel enorm: soms maar 92 Mbps, soms 469. En het is ook niet alsof er nu iets heel actief is op het netwerk (geen tv/netflix)
Speedtest pakt bij mij vaak een server die geografisch dicht bij mij, of geografisch dicht bij het hoofdkantoor van mijn provider. Terwijl het veel gunstiger is om een server te pakken die dicht bij een netwerkknooppunt staat (amsterdam, netprotect in mijn geval)Carnifex schreef op maandag 7 februari 2022 @ 21:23:
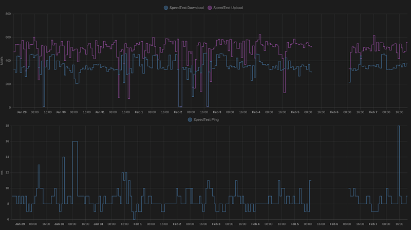
Ik heb ook Freedom 500/500. Home-Assistant meet ieder uur de up&down speed mbt speednet-cli over een kabeltje. De grafiek is hier:
[Afbeelding]
Upload is prima, download is duidelijk lager dan toen ik nog met XS4ALL verbonden was (tot eind december). Ik heb wel het idee dat speedtest de 'beste' server kiest op basis van de laagste ping. Als ik een aantal andere servers probeer, krijg ik soms (veel) betere resultaten, maar wel met een hogere ping.
Share and Enjoy!
Misschien passen ze QoS toe vanwege beperkte bandbreedte en is dat wat we zien.
Zie ook bijvoorbeeld: https://www.peeringdb.com/net/23556
Probeer eens Speedtest te draaien met een van de peers zoals 31173. Dat is bij mij al stabieler en aardig op snelheid.
Hier had uw reclame kunnen staan.
Freedom doet geen shaping en heeft meer dan voldoende bandbreedte.. niet alle peers zijn te zijn bij HE, erzijn ongeveer ~200 peers.Eiríkr schreef op dinsdag 8 februari 2022 @ 06:57:
Het aantal peerings (https://bgp.he.net/AS206238#_peers) en transit providers van Freedom speelt wellicht een rol. Dat is nog niet zo spannend t.o.v. gevestigde partijen.
Misschien passen ze QoS toe vanwege beperkte bandbreedte en is dat wat we zien.
Zie ook bijvoorbeeld: https://www.peeringdb.com/net/23556
Probeer eens Speedtest te draaien met een van de peers zoals 31173. Dat is bij mij al stabieler en aardig op snelheid.
Er is nu in ieder geval wat veranderd wat wellicht helpt.
Toevoeging: Fusix als transit partij zorgt voor enorm goede paden, alles wat er nog niet opgepakt is via IX loopt door 1 of 2 AS'en extra. Vrijwel het meeste verkeer gaat op dit moment over IX.
[ Voor 11% gewijzigd door YWatchman op 09-02-2022 02:14 . Reden: Ik wil nog wat toevoegen ]
Super interessant! Dank voor de info!YWatchman schreef op woensdag 9 februari 2022 @ 02:09:
[...]
Freedom doet geen shaping en heeft meer dan voldoende bandbreedte.. niet alle peers zijn te zijn bij HE, erzijn ongeveer ~200 peers.
Er is nu in ieder geval wat veranderd wat wellicht helpt.
Toevoeging: Fusix als transit partij zorgt voor enorm goede paden, alles wat er nog niet opgepakt is via IX loopt door 1 of 2 AS'en extra. Vrijwel het meeste verkeer gaat op dit moment over IX.
Hier had uw reclame kunnen staan.
Hier had uw reclame kunnen staan.
Toch wel weer interessant dat die minder hard gaat dan sommige speedtest.net tests.
Ik heb ook gelezen dat er nog aan gewerkt wordt, dus top! Maar als je betaalt voor 500/500, dan wil je dat ook wel een beetje benaderen. Anders had ik beter een lagere snelheid als abonnement kunnen nemen
Welke browser gebruik je? Firefox kan soms issues hebben, Chrome zou het dan beter moeten doenCarnifex schreef op woensdag 9 februari 2022 @ 09:14:
Toch wel weer interessant dat die minder hard gaat dan sommige speedtest.net tests.
:fill(white):strip_exif()/f/image/RKc6dd0mG4KCpVuiOD2K1zqc.png?f=user_large)
Dit is wel heel opvallend. Ik geloof dat ik mijn netwerk even na moet lopen
(ik heb 500mbit)
.edit: yup, de switch op de studeerkamer verbindt maar met 100mbit met de switch in de meterkast
[ Voor 20% gewijzigd door .oisyn op 09-02-2022 10:20 ]
Give a man a game and he'll have fun for a day. Teach a man to make games and he'll never have fun again.
CLI moet mogelijk zijn via https://github.com/librespeed/speedtest-cli/releases , kan wel even wat gekloot zijn met de JSON server definitiesCarnifex schreef op woensdag 9 februari 2022 @ 10:12:
Gebruikte inderdaad Firefox, maar Chrome geeft hetzelfde resultaat. Zie niet of je die speedtest.freedom.nl ook via cli kunt benaderen.
ingen vill veta var du köpt din tröja
Ik snap die prijs ook niet zo goed. Die 84 euro geldt al sinds oktober 2020 maar sindsdien heeft KPN Wholesale volgens mij de maandelijkse inkoopprijs verlaagd voor 1 Gbit aansluitingen. En dat lijkt Freedom niet door te berekenen naar de eindklant?gday schreef op woensdag 9 februari 2022 @ 12:32:
Sinds vandaag kan ik overstappen van DSL naar glasvezel, waarvan de aanleg gisteren is afgerond. Maar oef, ik zit nu echter toch te kijken of ik niet over wil stappen van Freedom naar een andere provider, want ik vind het zo moeilijk om 84 euro voor 1 gbit/s te verantwoorden, als ik daar bij andere partijen zoveel minder voor kwijt ben.
Geen ongevraagde verzoeken via DM svp.
Solarboiler: Top Senz 200 Nero-3 ⣿⣿ Photovoltaics: 9x LG 320N1K-A5, SE 3000H
Als je de enige bent in je FttH 'wijk' met Freedom Internet, dan ben je een dure klant.
[ Voor 49% gewijzigd door The Zep Man op 09-02-2022 13:03 ]
Yar har, wind in your back, lads, wherever you go!
Iemand moet het doen: heb je gigabit wel nodig?gday schreef op woensdag 9 februari 2022 @ 12:32:
Sinds vandaag kan ik overstappen van DSL naar glasvezel, waarvan de aanleg gisteren is afgerond. Maar oef, ik zit nu echter toch te kijken of ik niet over wil stappen van Freedom naar een andere provider, want ik vind het zo moeilijk om 84 euro voor 1 gbit/s te verantwoorden, als ik daar bij andere partijen zoveel minder voor kwijt ben.
Disclaimer: ik heb gigabit.
Hier had uw reclame kunnen staan.
Nodig? Nee, niet strikt noodzakelijk. Maar voor mijn werk ben ik vaak bezig met uploaden van grote serverapplicaties, disk images en datasets, en om elke keer minutenlang te wachten (soms meermaals per uur) is vrij storend.Eiríkr schreef op woensdag 9 februari 2022 @ 13:05:
[...]
Iemand moet het doen: heb je gigabit wel nodig?
Disclaimer: ik heb gigabit.
[ Voor 20% gewijzigd door gday op 09-02-2022 14:48 ]
ingen vill veta var du köpt din tröja
Wat mij daarin verbaast is dat T-mobile bij ons het goedkope tarief van 45 euro vraagt en niet het hoge tarief voor KPN netwerken. Nou is onze gemeente in 2012 door het toenmalige Reggefiber verglaasd, dus hier ligt nog p2p glas.
Volgens de website van Freedom zouden ze 49 euro rekenen voor Reggefiber gebied, maar blijkbaar is dus niet al het oude RF gebied voor hun zo geclassificeerd 🙁
/twijfels...
2-1-kap (1977) 150m² | Vloerverwarming all the way | Quatt Duo | 18 Zonnepanelen (SolarEdge + GoodWe) | 4x Zendure 2400AC (17,8kWh)
Dat hangt sterk van het gebied af. In sommige Reggefiber gebieden hangt alleen apparatuur van KPN en dan geldt het tarief dat onder "Landelijk" staat. In andere gebieden hangt apparatuur van bijvoorbeeld Cambrium in de POP en geldt het lagere tarief.janssuhhh schreef op woensdag 9 februari 2022 @ 15:22:
Ik zit ook te overwegen naar Freedom over te stappen, maar zie ook op tegen de hoge tarieven.
Wat mij daarin verbaast is dat T-mobile bij ons het goedkope tarief van 45 euro vraagt en niet het hoge tarief voor KPN netwerken. Nou is onze gemeente in 2012 door het toenmalige Reggefiber verglaasd, dus hier ligt nog p2p glas.
Volgens de website van Freedom zouden ze 49 euro rekenen voor Reggefiber gebied, maar blijkbaar is dus niet al het oude RF gebied voor hun zo geclassificeerd 🙁
/twijfels...
Voor T-Mobile geldt ook zoiets, op locaties waar ze eigen apparatuur in de POP's hebben hangen is het tarief €35 voor 100Mbit, op andere plekken is het tarief €45 voor 100Mbit
Herkenbaar. Ik heb uiteindelijk besloten de stap te zetten en heb er nu vrede mee dat ik een premium prijs betaal. Wellicht dat ik op een gegeven moment downgrade naar 500 Mbit/s. De tijd zal het uitwijzen.gday schreef op woensdag 9 februari 2022 @ 14:45:
[...]
Nodig? Nee, niet strikt noodzakelijk. Maar voor mijn werk ben ik vaak bezig met uploaden van grote serverapplicaties, disk images en datasets, en om elke keer minutenlang te wachten (soms meermaals per uur) is vrij storend.Ik wil graag meer betalen voor de ideologische achtergrond van Freedom, maar op gegeven moment is het gewoon niet meer te verantwoorden. En dat is echt heel jammer.
Hier had uw reclame kunnen staan.
De bedragen in die tweede link gaan over ODF. Dus wanneer Freedom eigen apparatuur zou plaatsen. Dat doen ze niet dus dat is hier niet relevant.The Zep Man schreef op woensdag 9 februari 2022 @ 13:02:
Meer over tarieven wordt uitgelegd in dit topic. Vooral deze post zet wat bedragen goed neer.
Als je de enige bent in je FttH 'wijk' met Freedom Internet, dan ben je een dure klant.
Geen ongevraagde verzoeken via DM svp.
Mag ik vragen wat het probleem was? Ging het om snelheid of iets anders? Hier ga ik nu een analysetraject in met Freedom om uit te vinden waarom ik niet voldoende snelheid heb. Ook met een UDM Pro dus vandaar mijn vraag.sodium schreef op woensdag 9 februari 2022 @ 16:58:
En soms zit de prijs ook in andere dingen, Ik heb ivm met mijn problemen met mijn verbinding lang met de helpdesk op zoek geweest naar de oorzaak van het probleem. Om een lang verhaal kort te maken een geweldige ervaring om met iemand te praten die weet waar hij mee bezig is en heel ver gaat. Uiteindelijk lag het aan mijn configuratie met mijn UDM Pro. Alleen voor dit soort zaken ben ik al blij dat ik bij Freedom zit.
Ik denk dat ik toch maar overstag ga. Tenslotte willen ze ook net iets meer voor je doen als klant, zoals @sodium zegt, dus …Eiríkr schreef op woensdag 9 februari 2022 @ 15:51:
[...]
Herkenbaar. Ik heb uiteindelijk besloten de stap te zetten en heb er nu vrede mee dat ik een premium prijs betaal. Wellicht dat ik op een gegeven moment downgrade naar 500 Mbit/s. De tijd zal het uitwijzen.
Maar, ik ben nu net over de helft van mijn jaarcontract. Dan moet ik dat contract zeker openbreken en een nieuw jaarcontract afsluiten als ik mijn abonnement over wil zetten op glasvezel?
ingen vill veta var du köpt din tröja
gday schreef op woensdag 9 februari 2022 @ 21:36:
[...]
Ik denk dat ik toch maar overstag ga. Tenslotte willen ze ook net iets meer voor je doen als klant, zoals @sodium zegt, dus …
Maar, ik ben nu net over de helft van mijn jaarcontract. Dan moet ik dat contract zeker openbreken en een nieuw jaarcontract afsluiten als ik mijn abonnement over wil zetten op glasvezel?
Voglens mij is het zelfs een "verhuizing"jorikc schreef op woensdag 9 februari 2022 @ 23:31:
Ik had begrepen dat Freedom daar niet moeilijk over doet. Dat jaarcontract gaat over de dienst, als die door veranderde omstandigheden over een andere fydieke verbinding geleverd kan worden met andere snelheid en kosten, dan kun je gewoon overstappen.
Lees vooral ook even onderaan "Wil je van het proces afwijken omdat..."
[ Voor 34% gewijzigd door MetalfanBlackness op 10-02-2022 00:00 ]
Solarboiler: Top Senz 200 Nero-3 ⣿⣿ Photovoltaics: 9x LG 320N1K-A5, SE 3000H
Is het niet mogelijk om een failure threshold in te stellen voor de pings zodat hij niet direct bij de eerste lost ping/hoge RTT al failover doet? Het Internet garandeert zeker voor ICMP niet dat het de hoogste prioriteit krijgt, dus het kan prima dat een drukke router onderweg naar (bijvoorbeeld) ping.ubnt.com jouw ICMP dropt zonder dat jouw verbinding eruit ligt. Als je een failure threshold van (bijvoorbeeld) 5 achtereenvolgende failures kan instellen zou dit je ook al kunnen helpen.sodium schreef op woensdag 9 februari 2022 @ 17:24:
Ik heb primair glas van Freedom en als backup een kabelmodem. Ik heb de WAN en WAN2 omgedraaid zodat WAN glas werd en cable WAN2. wat er nu de hele tijd gebeurde was dat de UDM een ping doet naar ping.ubnt.com (is instelbaar) om te bepalen welke link actief moest zijn (en daar ging het fout) de failover detectie bepaalde op sommige momenten dat de verbinding weg was en schakelde over naar de backup (maar de verbinding was helemaal niet weg (en kwam dus na 1 min weer terug) en dat is weer heel onhandig als je net aan het presenteren bentdus kabelmodem losgetrokken abbo loopt toch eind van de maand af en alle problemen zijn weg. Ik zie in de Fora dat ik inet de enige ben met issues met failover en laat het hier maar even bij.
Pixilated NetphreaX
Dronkenschap is Meesterschap
DragonFly
Freedom verwijst hiervoor dus naar het verhuisproces. En naar de Voorwaarden. Qua verhuisproces staat daarin dat je abonnement niet verandert en gewoon doorloopt. Hooguit komen er monteurskosten bij voor het het plaatsen van de (O)NT.gday schreef op woensdag 9 februari 2022 @ 21:36:
[...]
Ik denk dat ik toch maar overstag ga. Tenslotte willen ze ook net iets meer voor je doen als klant, zoals @sodium zegt, dus …
Maar, ik ben nu net over de helft van mijn jaarcontract. Dan moet ik dat contract zeker openbreken en een nieuw jaarcontract afsluiten als ik mijn abonnement over wil zetten op glasvezel?
Geen ongevraagde verzoeken via DM svp.
Ik heb bij Freedom gebruik gemaakt van de overstapservice in de hoop dat alles 1 op 1 (FttH) over zou gaan.
Ik kan bevestigen dat dit het geval is. De omzetting heeft vanmorgen plaatsgevonden rond 6:15 met een downtime van 10min was alles operationeel op Freedom (incl ipv6).
Ik kan niet anders zeggen dat het goed geregeld is.
Geef nog even aan of dit op glasvezel of op DSL was?IPrange.net schreef op maandag 14 februari 2022 @ 09:12:
Ik wil even mijn ervaring delen met de overstap van XS4ALL naar Freedom.
Ik heb bij Freedom gebruik gemaakt van de overstapservice in de hoop dat alles 1 op 1 (FttH) over zou gaan.
Ik kan bevestigen dat dit het geval is. De omzetting heeft vanmorgen plaatsgevonden rond 6:15 met een downtime van 10min was alles operationeel op Freedom (incl ipv6).
Ik kan niet anders zeggen dat het goed geregeld is.
Laat maar... Beter lezen
[ Voor 3% gewijzigd door Barre73 op 14-02-2022 12:09 ]
Geen ongevraagde verzoeken via DM svp.
Staat in het bericht FttH.Barre73 schreef op maandag 14 februari 2022 @ 09:52:
[...]
Geef nog even aan of dit op glasvezel of op DSL was?
Ik heb flink wat meuk in de meterkast. Weten jullie misschien of ik hierop rechtstreeks die nieuwe fritzbox kan aansluiten?
:strip_exif()/f/image/AwSCWPr1NO5Iv8PfHT1SEEkA.jpg?f=fotoalbum_large)
Freedom heeft geen usenet server.MS78 schreef op maandag 14 februari 2022 @ 17:31:
Wel moet ik dan de usenet server missen (newzilla) volgens mij. Weet iemand of freedom dat ook aanbied? Anders maar abo bij astraweb nemen.
Of gewoon die gele UTP aansluiten op de Fritzbox .. misschien simpeler.jorikc schreef op maandag 14 februari 2022 @ 17:38:
Die donkergrijze NT (links) kan vervangen worden door een blindkap waar dan een glasvezel uit komt die rechtstreeks de FRITZ!Box in gaat. Verder wordt er niets vervangen. Dus je hebt dan wel 1 actief apparaat minder, want ipv een NT (media converter) met benodigde stroomaansluiting, wordt het een passief kastje met alleen een glasvezel koppeling erin.
Geen ongevraagde verzoeken via DM svp.
/f/image/Oq6g21kw4bcdTXSGzgYMvmFp.png?f=fotoalbum_large)