Rob Z schreef op vrijdag 21 februari 2020 @ 06:24:
Recent hier met succes de Duco Network Tool gebruikt voor het instellen een Communication Print. (optioneel onderdeel)
Deze heeft nu een vast IP voor toekomstige Modbus
TCP 485 van- en naar een PLC.
Via ethernet kent deze geen Modbus (blijkbaar) maar wel een webinterface.
Hierbij een samenvatting van de zaken die ik heb geleerd uit dit topic. Dit bevat herhalingen van andermans foto's. Dank iedereen voor de hulp hier!
Zorg voor een
USB naar TTL converter van het type CP210x. Dat vond ik
eerder in dit topic terug.
Ik had nog een geschikte FTDI kabel maar de Duco tool checkt de naam van de interface.
Wellicht een open deur, maar toch: sluit RX en TX kruislings aan tussen de Duco en de interface. GND op GND.
Alleen de 3.7 versie van de Duco tool werkte hier; met 2.1 kreeg ik geen verbinding.
[Afbeelding]
[Afbeelding]
[Afbeelding]
[Afbeelding]
(Ik heb nog van die 5 polige JST kabeltjes liggen als op de foto. Die kan ik zonder winstoogmerk voor €2,00 in een envelop stoppen en naar de brievenbus brengen. PM me als je er een wilt.)
@
Rob Z, misschien ietwat 'mosterd na de maaltijd', maar je hebt in feite geen modbus nodig, voor het uitlezen alsmede aansturen wanneer je, zoals in jouw geval, een ducobox met een communication print bezit. Misschien heb je (en anderen) hier iets aan:
Er zit een web-api achter de frontend, waarmee je de box op een erg elegante manier zowel kunt aansturen als uitlezen over ethernet.
Stel, je hebt de volgende situatie:

In mijn geval zie je 3 nodes, waarvan node 1 = boxfan, node 2 = regelklep slaapkamers, en node 3 = regelklep badkamer.
Vervolgens kun je met het volgende endpoint de nodes aansturen:
code:
1
| http://ducobox.lan/nodesetoverrule?node=2&value={{payload}} |
(waarbij {{payload}} een waarde is tussen 0 en 100 (%).)
In het geval van een ducobox focus wordt het vermogen van de ducobox (node 1) automatisch geregeld wanneer je de individuele regelkleppen (node 2 en 3) met bovengenoemd endpoint aanstuurt. Het vermogen wordt gebasseerd op het debiet wat je per node configureert in de webinterface.
Voorbeeld:
Dit is de configuratie van de regelklep van de slaapkamers:
Voor deze node is het debiet ingesteld op 100m3/h.
De configuratie van de badkamer ziet er als volgt uit:
Voor deze node is het debiet ingesteld op 500m3/h.
Dit betekent dus dat het instellen van de regelklep van de badkamer een veel hoger vermogen gaat vragen van de ducobox dan wanneer de regelklep van de slaapkamers op 100% staat. Dit wordt dus allemaal automatisch geregeld, zolang je dus node 1 niet overruled.
Vervolgens kun je met deze api elke node weer uitlezen:
http://ducobox.lan/nodeinfoget?node={{node}}
Voor node 1 is de response:
code:
1
2
3
4
5
6
7
8
9
10
11
12
13
14
15
16
17
18
19
20
21
22
23
24
25
26
| {
"node": 1,
"devtype": "BOX",
"subtype": 1,
"netw": "VIRT",
"addr": 1,
"sub": 1,
"prnt": 0,
"asso": 0,
"location": "",
"state": "AUTO",
"cntdwn": 0,
"mode": "AUTO",
"trgt": 10,
"actl": 9,
"ovrl": 255,
"snsr": 0,
"cerr": 0,
"swversion": "16010.6.7.0",
"serialnb": "PS1928000852",
"temp": 0,
"co2": 0,
"rh": 0,
"show": 0,
"link": 0
} |
Waaruit opgemaakt kan worden dat het vermogen van de ducobox op '9%' staat.
De combinatie van deze 2 API's maakt het dus mogelijk dat je, in combinatie met de sensor-less regelkleppen, het gehele systeem middels domotica kunt aansturen en je dus niet afhankelijk bent van de co2 en luchtvochtigheidssensoren van Duco.
Voor bijvoorbeeld CO2 gestuurd ventileren kun je aan de slag met node-red. De volgende flow zorgt ervoor dat bij een CO2 waarde (afkomstig van een MH-Z19B sensor) van 600 de regelklep wordt geopend:

.
Met de volgende 'vertaalslag' wordt de regelklep gestuurd:
Dus bij een CO2 waarde tussen 600 PPM en 1000PM wordt de regelklep geopend, waarvoor geldt dat bij 600PM hij 1% open staat en bij 1000PM 100%.
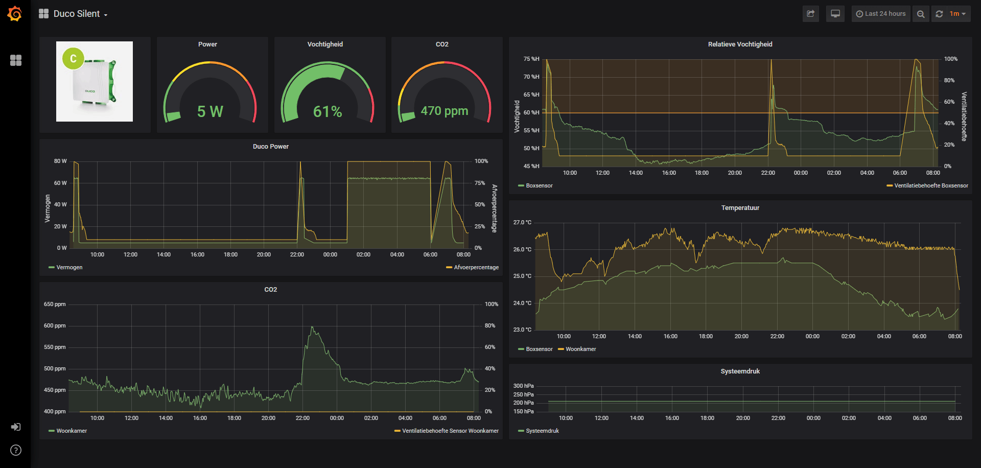
Dit resulteert in het volgende gedrag:

Waarbij geldt:
Geel = stand regeklep slaapkamer (in %)
Oranje: CO2 (ppm)
Gele horizontale lijn: 600PPM grens (vanaf ppm = 600 begint de klep zich te openen).
In dit geval is de slaapkamer optimaal gestuurd: CO2 komt niet meer boven de 1000PPM. Het slaapkamerraam hoeft zelfs niet meer open (komt genoeg lucht door de kieren bij 't raam). De afzuiging is verder niet hoorbaar met dit debiet (100m3/h).
En de badkamer is gestuurd op basis van luchtvochtigheid:
Deze flow:
rekent voor het afgelopen kwartier uit wat de laagste luchtvochtigheid is geweest (RVmin). Vervolgens wordt de threshold ingesteld op RVmin + 5% en de target op RVmin + 2% (target = RVmin is soms iets te optimistisch, en blijft de ducobox voor mijn gevoel iets te lang draaien). Bij overschrijving van de threshold gaat de regelklep voor de badkamer op 100%. In combinatie met het debiet van 500m3/h gaat de ducbox op maximaal vermogen afzuigen.
Met behulp van bovengenoemd endpoint kun je bijvoorbeeld een dergelijk dashboard in home-assistant maken: