Je kan hem zelfs op elke wille keurige plek opstellen als je zou willen, dan moet je hem met een adaptertje aan het stopcontact hangen. Dan heb je de 2 draadjes tussen de heatlink en nest niet nodig. Tussen de heatlink en ketel wel uiteraard, maar die kan gewoon in de stookruimte.spone schreef op dinsdag 7 maart 2017 @ 21:51:
[...]
Ja. De Nest heeft 2 draden nodig die door je huis lopen en in de buurt van je ketel uitkomen. Die draden gaan naar de heat link. Vanuit de heat link gaan 2 draden naar je ketel.
Een minimumtemperatuur heb ik niet in kunnen stellen, maar heb wel gezien dat door het uitschakelen van True Radiant (nav Verwijderd in "Het algemene Nest Topic") de watertemperatuur in mijn geval minimaal 10 graden hoger wordt. Nu stook ik zeer gematigd en ik heb het experiment gestoptDopdeDouwer schreef op woensdag 8 maart 2017 @ 13:14:
Vandaar dat ik een minimumtempratuur zou willen instellen...
(of is dit meer een vraag voor het CV tuning topic?)

Rode lijn = uitgaande watertemp
[ Voor 15% gewijzigd door nescafe op 08-03-2017 16:30 . Reden: Plaatje gefixt ]
* Barca zweert ook bij fixedsys... althans bij mIRC de rest is comic sans
Je plaatje is voor mij niet zichtbaar. Maar tnx heb voorlopig de True Radiant aangepast door de voorverwarmtijd op max 1u te zetten. Autoschema heb ik voorlopig nog even aan gelaten.
Ik heb precies hetzelfde gedaan door True Radiant naar 1 uur te zetten.
Yep; https://nest.com/uk/suppo...-Nest-Learning-ThermostatDopdeDouwer schreef op woensdag 8 maart 2017 @ 13:17:
[...]
Je kan hem zelfs op elke wille keurige plek opstellen als je zou willen, dan moet je hem met een adaptertje aan het stopcontact hangen. Dan heb je de 2 draadjes tussen de heatlink en nest niet nodig. Tussen de heatlink en ketel wel uiteraard, maar die kan gewoon in de stookruimte.
“In a world without walls and fences, who needs Windows and Gates".
Hier stond hij vanmorgen opeens op 17° waar het 18° hoorde te zijn en nu vanavond gaat hij wel opeens een stuk vroeger naar de 19° dan gisteren. Ik vraag me af of dat een kwestie van aanleren is (dag 4 na installatie), of dat er iets mis gaat opeens. Het is in ieder geval een ander beeld dan voorgaande dagen.
(auto radiant aan, auto away uit)
(auto radiant aan, auto away uit)
Gister tot de ontdekking gekomen dat SamFox zijn script stopte met werken. Dit na ongeveer 3 weken draaien. Heb het gevoel dat door 2FA is gekomen.
Een nieuwe script ingevuld en het draait weer. Geen fout melding gekregen
Een nieuwe script ingevuld en het draait weer. Geen fout melding gekregen
[ Voor 9% gewijzigd door Ves op 09-03-2017 03:26 ]
Zag in de pricewatch nog een prijs staan van 244 euro. Ik zie nu ook dat de Nest V3 voor 199.- verkrijgbaar is. Dat was wel een lekker deal, wordt ook nog geïnstalleerd.
Je schema is niet automatisch gewijzigd?elcastel schreef op woensdag 8 maart 2017 @ 21:46:
Hier stond hij vanmorgen opeens op 17° waar het 18° hoorde te zijn en nu vanavond gaat hij wel opeens een stuk vroeger naar de 19° dan gisteren. Ik vraag me af of dat een kwestie van aanleren is (dag 4 na installatie), of dat er iets mis gaat opeens. Het is in ieder geval een ander beeld dan voorgaande dagen.
(auto radiant aan, auto away uit)
“In a world without walls and fences, who needs Windows and Gates".
Volgens mij is dat wel normaal. Op een gegeven moment is de thermostaat ingesteld op je huis en de omstandigheden. De thermostaat "weet" dan hoe laat te beginnen met actie om de gewenste temperatuur op de gewenste tijd te bereiken. Bij een modulerende ketel zal dit nog eerder beginnen en geleidelijker worden bereikt. Ik denk dat je het ding gewoon een tijdje z'n gang moet laten gaan en pas moet ingrijpen als het je te warm of te koud is in huis op momenten dat je het anders zou willen hebben.elcastel schreef op woensdag 8 maart 2017 @ 21:46:
Hier stond hij vanmorgen opeens op 17° waar het 18° hoorde te zijn en nu vanavond gaat hij wel opeens een stuk vroeger naar de 19° dan gisteren. Ik vraag me af of dat een kwestie van aanleren is (dag 4 na installatie), of dat er iets mis gaat opeens. Het is in ieder geval een ander beeld dan voorgaande dagen.
(auto radiant aan, auto away uit)
Als je een OpenTherm ketel hebt dan zijn de draadjes niet genoeg, hij moet ook draadloos met de HeatLink contact kunnen maken. Iets met updates van de HeatLink enzo. Jammer, want puur voor OpenTherm had onze vorige Honeywell Chronoterm Modulation genoeg aan de bedrading, en het beperkt je mogelijk wel in de locatie van je Nest gezien de (mogelijke) beperkingen van het bereik van Nest Weave.DopdeDouwer schreef op woensdag 8 maart 2017 @ 13:17:
[...]
Je kan hem zelfs op elke wille keurige plek opstellen als je zou willen, dan moet je hem met een adaptertje aan het stopcontact hangen. Dan heb je de 2 draadjes tussen de heatlink en nest niet nodig. Tussen de heatlink en ketel wel uiteraard, maar die kan gewoon in de stookruimte.
Heb je nog iets aangepast aan het script of de Spreadsheet? Ik gebruik ook 2FA, maar krijg de sheet nu niet meer werkend.Ves schreef op donderdag 9 maart 2017 @ 03:24:
Gister tot de ontdekking gekomen dat SamFox zijn script stopte met werken. Dit na ongeveer 3 weken draaien. Heb het gevoel dat door 2FA is gekomen.
Een nieuwe script ingevuld en het draait weer. Geen fout melding gekregen
Schema is nog ongewijzigd. Ik kijk het nog een tijdje aan. Ik kan via Homewizard de exacte temperatuur zien. Die waarde kwam goed overeen met de oude thermostaat, de Nest zit er structureel een halve graad onder.TommyGun schreef op donderdag 9 maart 2017 @ 10:39:
Je schema is niet automatisch gewijzigd?
Heb 2FA uitgeschakeld. Lijkt erop dat het extra bescherming op de Nest is of een script om alles bij te houden. Met een API had 2FA gewoon aangekund,daniel3 schreef op donderdag 9 maart 2017 @ 14:01:
[...]
Heb je nog iets aangepast aan het script of de Spreadsheet? Ik gebruik ook 2FA, maar krijg de sheet nu niet meer werkend.
Ik krijg steeds de melding dat hij de draadloze connectie met mijn Heatlink kwijt is en de ketel niet kan besturen,
Ik heb hem echter ook gewoon bedraad aangesloten. Als ik kijk in het menu staat er ook Bedraad EN draadloos. Als hij bedraad contact heeft, waarom zo'n probleem dat hij draadloos het ding niet kan vinden
Ik heb hem echter ook gewoon bedraad aangesloten. Als ik kijk in het menu staat er ook Bedraad EN draadloos. Als hij bedraad contact heeft, waarom zo'n probleem dat hij draadloos het ding niet kan vinden
De bedrading is alleen nodig voor de voeding. Je kunt je Nest ook aan een USB voeding hangen, dan doet ie het ook wel. De communicatie met de Heatlink gaat op draadloze wijze...PWM schreef op vrijdag 10 maart 2017 @ 12:13:
Ik krijg steeds de melding dat hij de draadloze connectie met mijn Heatlink kwijt is en de ketel niet kan besturen,
Ik heb hem echter ook gewoon bedraad aangesloten. Als ik kijk in het menu staat er ook Bedraad EN draadloos. Als hij bedraad contact heeft, waarom zo'n probleem dat hij draadloos het ding niet kan vinden
@PWM, verplaats/draai je heatlink eens?
Mijn thermostaat en Heatlink hadden in 't begin ook continu verbindingsproblemen..
Geen idee meer wat ik heb gedaan (volgens mij niets behalve ook de Heatlink eens flink gepijnigd/gereset enzo), maar nu nooit meer last van.
Zal wel door de zonnewind komen ofzo
Geen idee meer wat ik heb gedaan (volgens mij niets behalve ook de Heatlink eens flink gepijnigd/gereset enzo), maar nu nooit meer last van.
Zal wel door de zonnewind komen ofzo
Dat klinkt bemoedigend. Jij hebt (ook) XS4All toch? Ik heb in deze (eerste) week ook al wat keren problemen gehad.
Ik heb 't puur over de verbinding Nest <-> Heatlink hè? Dat gaat via Weave en heeft derhalve niets met XS4ALL te maken. Niet over de so called "WiFi verbindingsproblemen" van de thermostaat met de Nest cloud.. Dat lijkt óók wel iets beter te gaan, maar ben nog niet overtuigd dat 't nu 100 % goed gaat.elcastel schreef op vrijdag 10 maart 2017 @ 16:04:
Dat klinkt bemoedigend. Jij hebt (ook) XS4All toch? Ik heb in deze (eerste) week ook al wat keren problemen gehad.
[ Voor 6% gewijzigd door Osiris op 10-03-2017 16:34 ]
[quote]DopdeDouwer schreef op woensdag 8 maart 2017 @ 13:14:
Ik heb mijn Nest met OpenTherm op mijn Remeha 28C aangesloten. Nu verwarm ik de woonkamer met 2 radiatoren en een grote convector (put). Zou ik ergens een minimum tempratuur voor de OpenTherm kunnen instellen. Ik zie in de geschiedenis dat de Nest op sommige weekenddagen 13u heeft staan verwarmen. Daaruit maak ik op dat ook de ketel heel de tijd heeft staan branden, waarschijnlijk op een laagpitje.
Om de warmte uit de convector put echt een beetje door de ruimte te verdelen is er wel wat tempratuur nodig. Als die op 30 of 40 graden staat te sudderen, verwacht ik niet dat het echt effectief is. Het zelfde geldt eigenlijk voor de radiatoren. Die hebben bij een lagere watertempratuur op een gegeven moment ook amper vermogen.
Vandaar dat ik een minimumtempratuur zou willen instellen...
(of is dit meer een vraag voor het CV tuning topic?)
[Ik heb dezelfde situatie. Een grote convectorput met de watertemperatuur op 65 graden. Heb daar zes fans van speedcomfort onder geplaatst. Je "voelt" nu meer warmte in de kamer. En mijn Nest reageert er goed op. Tevreden over de combi.
Ik heb mijn Nest met OpenTherm op mijn Remeha 28C aangesloten. Nu verwarm ik de woonkamer met 2 radiatoren en een grote convector (put). Zou ik ergens een minimum tempratuur voor de OpenTherm kunnen instellen. Ik zie in de geschiedenis dat de Nest op sommige weekenddagen 13u heeft staan verwarmen. Daaruit maak ik op dat ook de ketel heel de tijd heeft staan branden, waarschijnlijk op een laagpitje.
Om de warmte uit de convector put echt een beetje door de ruimte te verdelen is er wel wat tempratuur nodig. Als die op 30 of 40 graden staat te sudderen, verwacht ik niet dat het echt effectief is. Het zelfde geldt eigenlijk voor de radiatoren. Die hebben bij een lagere watertempratuur op een gegeven moment ook amper vermogen.
Vandaar dat ik een minimumtempratuur zou willen instellen...
(of is dit meer een vraag voor het CV tuning topic?)
[Ik heb dezelfde situatie. Een grote convectorput met de watertemperatuur op 65 graden. Heb daar zes fans van speedcomfort onder geplaatst. Je "voelt" nu meer warmte in de kamer. En mijn Nest reageert er goed op. Tevreden over de combi.
He, ik ben dus niet de enige met de nest WiFi verbindingeproblemen naar de Cloud? Sinds ongeveer de jaarwisseling heeft mijn nest dit probleem ook.Osiris schreef op vrijdag 10 maart 2017 @ 16:33:
[...]
Ik heb 't puur over de verbinding Nest <-> Heatlink hè? Dat gaat via Weave en heeft derhalve niets met XS4ALL te maken. Niet over de so called "WiFi verbindingsproblemen" van de thermostaat met de Nest cloud.. Dat lijkt óók wel iets beter te gaan, maar ben nog niet overtuigd dat 't nu 100 % goed gaat.
Ik kan de eene keer de nest wel vinden met mijn telefoon, maar de andere keer is nest offline. Soms reageert mijn nest thermostaat pas enkele uren nadat ik de temperatuurverandering heb ingesteld.
Verwijderd
Ik heb de Nest nu enkele weken en heb dit probleem nog nooit gehad.trobbelsjoeter schreef op zondag 12 maart 2017 @ 14:17:
[...]
He, ik ben dus niet de enige met de nest WiFi verbindingeproblemen naar de Cloud? Sinds ongeveer de jaarwisseling heeft mijn nest dit probleem ook.
Ik kan de eene keer de nest wel vinden met mijn telefoon, maar de andere keer is nest offline. Soms reageert mijn nest thermostaat pas enkele uren nadat ik de temperatuurverandering heb ingesteld.
Mijn inziens kan dit 2 oorzaken hebben:
1. Je Nest is defect
2. Je wifi is niet stabiel / niet goed compatible
Ik heb met name met punt 2 wel regelmatig problemen gehad. Niet zozeer met de Nest, maar wel met laptops die niet lekker aan de wifi bleven hangen. Een update van het access point of de wifi driver lostte het probleem vaak op. Met name het niet goed afstemmen van standaarden binnen de wifi alliantie was hier onderdeel van.
Je zou dus 2 dingen kunnen doen:
1. Nest omruilen
2. Kijken of je tijdelijk een ander access point kan gebruiken. Misschien heb je nog iets staan? Even een andere SSID erbij klappen en eens kijken hoe dat loopt
@trobbelsjoeter Zie ook NEST Thermostaat verbindingsproblemen
@Coritchando Dan is de Nest bij mij klaarblijkelijk defect geraakt, aangezien deze problematiek in het jaar hiervoor geheel niet aan de orde was. En spontáán krijgen vele klanten problemen. Voornamelijk met oude Ziggo modems, maar niet tot die groep beperkt. Toch vreemd, nietwaar?
En in het hierboven genoemde topic schreef iemand dat een Nest-medewerker zou hebben toegegeven dat het n.a.v. een verandering aan de kant van Nest zou zijn ontstaan.
Waarom het dan slechts een deel van de klanten raakt? Geen idee.
Wat ik wél weet is dat de klantenservice van Nest hieromtrend tenenkrommend slecht is. Niets binnen 2 dagen een reply, eerder 2 weken. Maar wel het dossier sluiten binnen een week. En als je daarna nog een e-mail stuurt: niets.
Kortom, prijs je gelukkig als 't bij jou wél werkt. Want áls er ook maar iets misgaat, kom je van een koude kermis thuis..
@Coritchando Dan is de Nest bij mij klaarblijkelijk defect geraakt, aangezien deze problematiek in het jaar hiervoor geheel niet aan de orde was. En spontáán krijgen vele klanten problemen. Voornamelijk met oude Ziggo modems, maar niet tot die groep beperkt. Toch vreemd, nietwaar?
En in het hierboven genoemde topic schreef iemand dat een Nest-medewerker zou hebben toegegeven dat het n.a.v. een verandering aan de kant van Nest zou zijn ontstaan.
Waarom het dan slechts een deel van de klanten raakt? Geen idee.
Wat ik wél weet is dat de klantenservice van Nest hieromtrend tenenkrommend slecht is. Niets binnen 2 dagen een reply, eerder 2 weken. Maar wel het dossier sluiten binnen een week. En als je daarna nog een e-mail stuurt: niets.
Kortom, prijs je gelukkig als 't bij jou wél werkt. Want áls er ook maar iets misgaat, kom je van een koude kermis thuis..
Ik heb in de app mijn temp op 16,5 graden staan en warm water een boost gegeven, nu word de kraan in de douche heet naar de douche zelf blijft het water lauw,waar kan dit aan liggen? Niet echt fijn douchen met lauw water.
24 flesjes in een krat 24 uur in een dag toeval??
Als de kraan gloeiendheet water kan produceren, lijkt me dit nou niet echt iets wat door de Nest veroorzaakt wordt?
Wow, een heel topic zelfs. Ik zie nu pas dat ik niet de enige ben, maar dat andere gebruikers precies in dezelfde periode dit probleem kregen. En ja, ook ik heb ziggo. En ja, de klantenservice heeft een standaardbericht teruggestuurd (na 2weken inderdaad) en de case gelijk gesloten.Osiris schreef op zondag 12 maart 2017 @ 17:08:
@trobbelsjoeter Zie ook NEST Thermostaat verbindingsproblemen
@Coritchando Dan is de Nest bij mij klaarblijkelijk defect geraakt, aangezien deze problematiek in het jaar hiervoor geheel niet aan de orde was. En spontáán krijgen vele klanten problemen. Voornamelijk met oude Ziggo modems, maar niet tot die groep beperkt. Toch vreemd, nietwaar?
En in het hierboven genoemde topic schreef iemand dat een Nest-medewerker zou hebben toegegeven dat het n.a.v. een verandering aan de kant van Nest zou zijn ontstaan.
Waarom het dan slechts een deel van de klanten raakt? Geen idee.
Wat ik wél weet is dat de klantenservice van Nest hieromtrend tenenkrommend slecht is. Niets binnen 2 dagen een reply, eerder 2 weken. Maar wel het dossier sluiten binnen een week. En als je daarna nog een e-mail stuurt: niets.
Kortom, prijs je gelukkig als 't bij jou wél werkt. Want áls er ook maar iets misgaat, kom je van een koude kermis thuis..
En deze tweaker (ikke dus) weet echt wel hoe ik een stabiel wifinetwerk moet leggen. 5ghz frequentie, geen storing, super stabiel.
Hoe meet je of je WiFi stabiel is? Gisteravond kon ik ongestoord browsen terwijl de Nest offline was gedurende een kwartier ofzo.Verwijderd schreef op zondag 12 maart 2017 @ 14:52:
Ik heb de Nest nu enkele weken en heb dit probleem nog nooit gehad.
Mijn inziens kan dit 2 oorzaken hebben:
1. Je Nest is defect
2. Je wifi is niet stabiel / niet goed compatible
Ik heb met name met punt 2 wel regelmatig problemen gehad. Niet zozeer met de Nest, maar wel met laptops die niet lekker aan de wifi bleven hangen. Een update van het access point of de wifi driver lostte het probleem vaak op. Met name het niet goed afstemmen van standaarden binnen de wifi alliantie was hier onderdeel van.
Je zou dus 2 dingen kunnen doen:
1. Nest omruilen
2. Kijken of je tijdelijk een ander access point kan gebruiken. Misschien heb je nog iets staan? Even een andere SSID erbij klappen en eens kijken hoe dat loopt
Verwijderd
Dat kan je niet zo goed meten, het kan namelijk goed dat de wifi hardware/software van je Nest niet lekker samengaat met de hardware/software van je access point. Je notebook/tablet hoeft daar geen last van te hebben.elcastel schreef op maandag 13 maart 2017 @ 08:44:
[...]
Hoe meet je of je WiFi stabiel is? Gisteravond kon ik ongestoord browsen terwijl de Nest offline was gedurende een kwartier ofzo.
Daarom zou ik proberen even een ander merk access point in de lucht te brengen om dat 100% zeker te weten.
Als het dan nog bal is, dan is je Nest kapot en moet je naar Google
Zoals eerder geroepen, je nest hoeft niet meteen kapot te zijn.
Nest hangt hier op 1,5 meter naast de WiFi-router en heeft het langer dan een jaar prima gedaan. Nee, mijns inziens heeft Nest iets veranderd aan hun cloud en pakt dat voor sommige klanten verkeerd uit en laten ze die nu gewoonweg in de kou staan.

Had gisteren avond ook opeens de melding dat hij de ketel niet kon aansturen. Miste de verbinding met de heatlink oid. Na een paar keer op doorgaan drukken ging hij gewoon weer verder.
Wel vaag though.
Wel vaag though.
Verwijderd
Ik ben vrij nieuw op het forum,, doch lees al mijn leven lang mee... Toch even de kriebels om te reageren.
Ik ben erkend NEST installateur en al ruim 2,5 jaar betrokken bij oa de verkoop en installatie van NEST producten.
Ik zie relatief veel berichten over het verbreken van de draadloze verbinding tussen de thermostaat en de heatlink. De NEST thermostaat heeft vrij veel moeite met 2.4g wifi verbindingen boven kanaal 11. Veel routers staan fabrieksaf op auto channel en kan het daardoor dus voorkomen dat het ene moment de draadloze verbinding goed is, en het andere moment op eens weg.
De NEST maakt qua communicatie tussen de thermostaat en de heatlink, geen gebruik van de wifi kanalen zelf, doch de gapspace tussen de kanalen in en heeft deze verbinding nodig voor oa firmware- update en push vanaf de thermostaat naar de heatlink en in geval van Open therm voor de 2 weg communicatie tussen de ketel en de thermostaat.
Mocht men nog meer vragen hebben, verneem ik dat graag en kan ik eens kijken of ik ik, dan wel iemand van het NEST Pro team wat voor jullie kan beteken.
Ik ben erkend NEST installateur en al ruim 2,5 jaar betrokken bij oa de verkoop en installatie van NEST producten.
Ik zie relatief veel berichten over het verbreken van de draadloze verbinding tussen de thermostaat en de heatlink. De NEST thermostaat heeft vrij veel moeite met 2.4g wifi verbindingen boven kanaal 11. Veel routers staan fabrieksaf op auto channel en kan het daardoor dus voorkomen dat het ene moment de draadloze verbinding goed is, en het andere moment op eens weg.
De NEST maakt qua communicatie tussen de thermostaat en de heatlink, geen gebruik van de wifi kanalen zelf, doch de gapspace tussen de kanalen in en heeft deze verbinding nodig voor oa firmware- update en push vanaf de thermostaat naar de heatlink en in geval van Open therm voor de 2 weg communicatie tussen de ketel en de thermostaat.
Mocht men nog meer vragen hebben, verneem ik dat graag en kan ik eens kijken of ik ik, dan wel iemand van het NEST Pro team wat voor jullie kan beteken.
[ Voor 3% gewijzigd door Verwijderd op 14-03-2017 20:52 ]
Verwijderd
Hoe heb je nu de kanaal instelling van je router staan ?Osiris schreef op maandag 13 maart 2017 @ 13:36:
Nest hangt hier op 1,5 meter naast de WiFi-router en heeft het langer dan een jaar prima gedaan. Nee, mijns inziens heeft Nest iets veranderd aan hun cloud en pakt dat voor sommige klanten verkeerd uit en laten ze die nu gewoonweg in de kou staan.
Verwijderd
Op Android telefoons is de app van Netgear, Wifi Analytics, zeer aan te raden. Heb je geen toegang tot een wifi netwerk maar wil je wel de buurt scannen op veldsterkte, dan raad ik je Wifi Analyzer aan.elcastel schreef op maandag 13 maart 2017 @ 08:44:
[...]
Hoe meet je of je WiFi stabiel is? Gisteravond kon ik ongestoord browsen terwijl de Nest offline was gedurende een kwartier ofzo.
Verwijderd
Beste OsirisOsiris schreef op zondag 12 maart 2017 @ 17:08:
@trobbelsjoeter Zie ook NEST Thermostaat verbindingsproblemen
@Coritchando Dan is de Nest bij mij klaarblijkelijk defect geraakt, aangezien deze problematiek in het jaar hiervoor geheel niet aan de orde was. En spontáán krijgen vele klanten problemen. Voornamelijk met oude Ziggo modems, maar niet tot die groep beperkt. Toch vreemd, nietwaar?
En in het hierboven genoemde topic schreef iemand dat een Nest-medewerker zou hebben toegegeven dat het n.a.v. een verandering aan de kant van Nest zou zijn ontstaan.
Waarom het dan slechts een deel van de klanten raakt? Geen idee.
Wat ik wél weet is dat de klantenservice van Nest hieromtrend tenenkrommend slecht is. Niets binnen 2 dagen een reply, eerder 2 weken. Maar wel het dossier sluiten binnen een week. En als je daarna nog een e-mail stuurt: niets.
Kortom, prijs je gelukkig als 't bij jou wél werkt. Want áls er ook maar iets misgaat, kom je van een koude kermis thuis..
ik vroeg mij af of je nog steeds problemen met je NEST thermostaat had en of ik wellicht hierin als NEST installateur kan betekenen. Ik heb vrij veel contact met de backoffice.
Je kan ook je bestaande post bijwerken (editten) dat scheelt quadruple posten...
39
Verwijderd
Je hebt absoluut gelijk... vergeef het mijn nieuwigheid... ik zal zo eens kijken wat ik bij elkaar kan knippen en plakkenFietsbel schreef op dinsdag 14 maart 2017 @ 21:02:
Je kan ook je bestaande post bijwerken (editten) dat scheelt quadruple posten...
Was ook niet kwaad bedoeld, alles en iedereen is welkomVerwijderd schreef op dinsdag 14 maart 2017 @ 21:18:
[...]
Je hebt absoluut gelijk... vergeef het mijn nieuwigheid... ik zal zo eens kijken wat ik bij elkaar kan knippen en plakken
39
Update: sinds ik de Heat Link verder van de ketel af verplaatst heb, heb ik in de maanden erna geen onderbrekingen meer gehadspone schreef op zondag 1 januari 2017 @ 11:19:
[...]
In mijn geval zit daar niks noemenswaardigs tussen voor een 2.4GHz verbinding. In een directe lijn zit een kalkstenen muurtje en 2 plafonds over een afstand van een meter of 6. De Heat Link zit een centimeter of 30-40 van de CV af tegen de muur, al blokkeert de CV de line of sight tussen de Nest en de Heat Link niet. Misschien de moeite waard de laatste iets te verplaatsen.
Geofencing heb ik uit gezet, evenals auto learn. Het werkt niet goed genoeg. Ik werk ~50km van waar ik woon en pas na een uur heeft ie door dat ik niet meer thuis ben, dat is i.m.o. zonde van het stoken. Dus die staat gewoon op schema. Daarover gesproken: auto-schema werkt niet goed met mijn tweewekelijks afwijkende werkrooster. Dus handmatig een schema ingesteld op de tijden dat ik het wil, en voor de weken dat ik meer thuis ben pas ik die ene dag wel aan. Opgelost.
Daarnaast had ik nog de zorg dat de Nest de verkeerde temperatuur opnam, waardoor deze verkeerd regelde. Maar dat bleek niet het geval te zijn. Ik heb een koelkastthermometertje gekocht en die op dezelfde plek als de Nest gehouden, en ze geven allebei exact hetzelfde aan, dus dat zit wel goed. Wel is de luchtvochtigheid wat aan de lage kant (35-45% rH) dus dat zou een verklaring kunnen zijn voor soms een wat oncomfortabele beleving.
Overall ben ik nog steeds positief over de Nest, al is de 250 euro aanschaf best wel overpriced voor in essentie een cloud-programmeerbare thermostaat met een leuk uiterlijk.
i5-14600K | 32GB DDR5-6000 | RTX 5070 - MacBook Pro M1 Pro 14" 16/512
Verwijderd
Welk merk en type ketel had je ?spone schreef op dinsdag 14 maart 2017 @ 21:27:
[...]
...sinds ik de Heat Link verder van de ketel af verplaatst heb, heb ik in de maanden erna geen onderbrekingen meer gehad
[ Voor 0% gewijzigd door Verwijderd op 14-03-2017 21:30 . Reden: eeeeuwige typos van die lamme hand van mij ]
Good to know, thanks! Dat verklaart waarom mijn offline issues verdwenen zijn met mijn nieuwe router. Met de nieuwe router verbindt de Nest op 5 GHz terwijl de oude router inderdaad nog op hoge 2,4 GHz kanalen zat.Verwijderd schreef op dinsdag 14 maart 2017 @ 20:37:
Ik zie relatief veel berichten over het verbreken van de draadloze verbinding tussen de thermostaat en de heatlink. De NEST thermostaat heeft vrij veel moeite met 2.4g wifi verbindingen boven kanaal 11. Veel routers staan fabrieksaf op auto channel en kan het daardoor dus voorkomen dat het ene moment de draadloze verbinding goed is, en het andere moment op eens weg.
Bij mij werkte verplaatsen ook. Hing eerst tussen Intergas HR28 en een buffervat, nu naast de ketel. Al twee weken zonder onderbrekingen, dat was daarvoor beslist anders.
[ Voor 51% gewijzigd door roderickvd op 14-03-2017 22:18 ]
Ik betwijfel of de luchtvochtigheid waarde wel klopt bij de NEST. Die is zowel bij mij (appartement) als bij een vriend van me (rijtjeshuis) zo laag (rond de 30%) dat we hier ernstige twijfels bij hebben. Ik heb zo'n 'thermometer' op batterijen in de slaapkamer en die geeft al snel 10 tot 20% meer aan.spone schreef op dinsdag 14 maart 2017 @ 21:27:
[...]
[...]
Daarnaast had ik nog de zorg dat de Nest de verkeerde temperatuur opnam, waardoor deze verkeerd regelde. Maar dat bleek niet het geval te zijn. Ik heb een koelkastthermometertje gekocht en die op dezelfde plek als de Nest gehouden, en ze geven allebei exact hetzelfde aan, dus dat zit wel goed. Wel is de luchtvochtigheid wat aan de lage kant (35-45% rH) dus dat zou een verklaring kunnen zijn voor soms een wat oncomfortabele beleving.
[...]
“In a world without walls and fences, who needs Windows and Gates".
Ik meen me te herinneren dat ik in dit topic een paar keer voorbij heb zien komen dat de Nest bleef hangen in het stoken, met wat algemene reacties maar geen oplossing..
ik heb ze zelf nu in 2 maanden een keer of 6 gehad dat ik merkte dat het ineens 24 graden in huis was (ingesteld op 21), scherm van de nest zwart, dus heeft (of denkt) het uit signaal te hebben gegeven, maar er stroomt dan nog volle bak heet water door mijn radiatoren..
ik zit wel met een stadsverwarming, waarbij de Nest dus de klep alleen open of dicht zet. Met mijn oude (simpele) honeywel draai thermostaat heb ik hier in 9 jaar tijd nooit last van gehad.
Ik dacht dat het misschien aan opentherm zou kunnen liggen, dus ik had eerst de nest instellingen aangepast van opentherm naar aan/uit, en daarna de draden omgezet naar aan/uit.
(aan/uit zorgde overigens voor een veel kleinere overshoot, maar helaas nog sporadisch dat de klep niet dicht gezet wordt)
Heeft iemand hier ook weleens last van en is er een oplossing voor?
ik heb ze zelf nu in 2 maanden een keer of 6 gehad dat ik merkte dat het ineens 24 graden in huis was (ingesteld op 21), scherm van de nest zwart, dus heeft (of denkt) het uit signaal te hebben gegeven, maar er stroomt dan nog volle bak heet water door mijn radiatoren..
ik zit wel met een stadsverwarming, waarbij de Nest dus de klep alleen open of dicht zet. Met mijn oude (simpele) honeywel draai thermostaat heb ik hier in 9 jaar tijd nooit last van gehad.
Ik dacht dat het misschien aan opentherm zou kunnen liggen, dus ik had eerst de nest instellingen aangepast van opentherm naar aan/uit, en daarna de draden omgezet naar aan/uit.
(aan/uit zorgde overigens voor een veel kleinere overshoot, maar helaas nog sporadisch dat de klep niet dicht gezet wordt)
Heeft iemand hier ook weleens last van en is er een oplossing voor?
Hier ook een verschil van 9% (44% op de Nest, 53% op HW).TommyGun schreef op woensdag 15 maart 2017 @ 09:17:
Ik betwijfel of de luchtvochtigheid waarde wel klopt bij de NEST. Die is zowel bij mij (appartement) als bij een vriend van me (rijtjeshuis) zo laag (rond de 30%) dat we hier ernstige twijfels bij hebben. Ik heb zo'n 'thermometer' op batterijen in de slaapkamer en die geeft al snel 10 tot 20% meer aan.
rimave schreef op zondag 27 september 2015 @ 16:53:
[...]
Nest komt er hier ook niet meer in sinds ik een nieuwe ketel heb. Ik zag de toegevoegde waarde niet van een 200 euro kostende thermostaat afgezien van het mooie design. Nu heb ik een Nefit thermostaat plus ketel die zoveel fijner werkt.
De Nest rookmelder is wel gebleven. Die voegt wel wat toe in huis, zoals bijv. het lampje als er 's nachts onderdoor loopt.
Ik heb trouwens wel warm water in de Nest app staan, maar heb een 2015 Nefit ketel zonder boiler(vat), dus het water wordt pas verwarmt als er vraag is. Nu lijkt het in de app net alsof er steeds verwarmt wordt. Ik begrijp dat ik dat alleen weg krijg als ik in de Nest geen combiketel maar de optie 'anders' kies?
The only thing better than a cow, is a human. Unless you need milk. Then you really need a cow.
0,5m3 noem ik ook niet echt super veel meer om eerlijk te zijn, het ding moet inleren dus dat heeft ook heel even tijd nodig (ca 1-2 weken om precies te zijn).
PSN: tcviper | Steam: Viper | TechConnect - MikeRedfields
Verwijderd
Een situatie voor stadsverwwarming is ALTIJD On-Off , immers praat een electromagnetische klep niet terug naar zijn actor. Een moderne verwarminsgketel kan dit wel )bijv in OT 'Prulleman schreef op woensdag 15 maart 2017 @ 09:56:
Ik meen me te herinneren dat ik in dit topic een paar keer voorbij heb zien komen dat de Nest bleef hangen in het stoken, met wat algemene reacties maar geen oplossing..
ik heb ze zelf nu in 2 maanden een keer of 6 gehad dat ik merkte dat het ineens 24 graden in huis was (ingesteld op 21), scherm van de nest zwart, dus heeft (of denkt) het uit signaal te hebben gegeven, maar er stroomt dan nog volle bak heet water door mijn radiatoren..
ik zit wel met een stadsverwarming, waarbij de Nest dus de klep alleen open of dicht zet. Met mijn oude (simpele) honeywel draai thermostaat heb ik hier in 9 jaar tijd nooit last van gehad.
Ik dacht dat het misschien aan opentherm zou kunnen liggen, dus ik had eerst de nest instellingen aangepast van opentherm naar aan/uit, en daarna de draden omgezet naar aan/uit.
(aan/uit zorgde overigens voor een veel kleinere overshoot, maar helaas nog sporadisch dat de klep niet dicht gezet wordt)
Heeft iemand hier ook weleens last van en is er een oplossing voor?
Wat bedoel je precies met overshoot ? reactietijd van de klep tov het moment dat de NEST een ON/OFF commando heeft gegeven ?
Verwijderd
Helaas klopt dat volgens mijn bevindingen niet helemaal, NEST geeft idd aan dat de leertijd van de thermostaat ongeveer 2 weken is, in de praktijk zie ik echter een groeiende nauwkeurigheid tussen de 2 en 4 wekentcviper schreef op woensdag 15 maart 2017 @ 10:48:
0,5m3 noem ik ook niet echt super veel meer om eerlijk te zijn, het ding moet inleren dus dat heeft ook heel even tijd nodig (ca 1-2 weken om precies te zijn).
De klep aansturing zit aan een warmtewisselaar met een opentherm connectie, als ik de Nest op de opentherm aansluit dan zie ik ook heet water instellingen (temp, boost, wel of niet voorverwarmen).Verwijderd schreef op woensdag 15 maart 2017 @ 10:54:
[...]
Een situatie voor stadsverwwarming is ALTIJD On-Off , immers praat een electromagnetische klep niet terug naar zijn actor. Een moderne verwarminsgketel kan dit wel )bijv in OT '
Wat bedoel je precies met overshoot ? reactietijd van de klep tov het moment dat de NEST een ON/OFF commando heeft gegeven ?
De Nest denk dat echter de klep ook met opentherm aan te sturen en probeert wellicht een beetje te verwarmen, wat gelijk volle bak open is en daardoor 1,5 overshoot (op aan/uit slechts 0,5).
mijn heet water hoef ik niet zo nodig te bedienen, dus aan/uit is prima, maar ik heb nog steeds 1x per 1-2 weken dat die dus blijft verwarmen terwijl de nest denkt van niet (geen overshoot, maar de klep blijft dan echt open)
Verwijderd
Ah duidelijk, dit noem ik een mooie uitzonderingssituatiePrulleman schreef op woensdag 15 maart 2017 @ 10:58:
[...]
De klep aansturing zit aan een warmtewisselaar met een opentherm connectie, als ik de Nest op de opentherm aansluit dan zie ik ook heet water instellingen (temp, boost, wel of niet voorverwarmen).
De Nest denk dat echter de klep ook met opentherm aan te sturen en probeert wellicht een beetje te verwarmen, wat gelijk volle bak open is en daardoor 1,5 overshoot (op aan/uit slechts 0,5).
mijn heet water hoef ik niet zo nodig te bedienen, dus aan/uit is prima, maar ik heb nog steeds 1x per 1-2 weken dat die dus blijft verwarmen terwijl de nest denkt van niet (geen overshoot, maar de klep blijft dan echt open)
tapwater wordt door stadsverwarming verwarmt via de wisselaarVerwijderd schreef op woensdag 15 maart 2017 @ 11:06:
[...]
Ah duidelijk, dit noem ik een mooie uitzonderingssituatie![]()
Consumptie water wordt nu verwarmt door de warmte wisselaar (zonnen collector op het dak ? ) dan wel door de stadsverwarmingskast ?
Ik heb de laatste dagen geen last meer dan mijn nest thermostaat meerdere keren per dag offline gaat.
Valt iemand anders die ook op?
Wellicht dat ze iets hebben aangepast bij NEST?
Valt iemand anders die ook op?
Wellicht dat ze iets hebben aangepast bij NEST?
't Wisselt hier een beetje. Zelf al een tijdje geen last meer gehad, maar mijn huisgenote had laatst wel weer een Offline thermostaat via de App.
Hier sowieso een dag of 3-4 geen problemen. En dat valt op inderdaad.
Tot hoeveel rijen gaat de Input, of verwijderd hij voorgaande rijen automatischdaniel3 schreef op dinsdag 14 februari 2017 @ 17:38:
[...]
Als je op de link klikt kan je vragen om leesrechten te krijgen. Dan zal ik hem goedkeuren.
[...]
Goed punt, zo veel data had ik nog niet. Ik heb zon 10.000 rijen toegevoegd aan de template.
Aangezien Nest geen 2de tijds-programatie heeft voor de boilerzap681 schreef op zondag 5 februari 2017 @ 22:25:
@Moris Zelf heb ik ook een Vaillant maar zonder boiler dus die optie zie ik niet in mijn menu, ik kan alleen de warmwatertemperatuur instellen. Maar als je bij het instellen kiest voor een combiketel met boiler moet het volgens mij werken. De aansluiting moet wel via Opentherm gaan. Vraag het anders eerst bij Nest zelf.
Hier staat wat meer info https://nest.com/nl/suppo...omestic-hot-water-control
Zit er helaas niets anders op mijn keuze te zetten op de Vaillant vsmart die deze keuze wil biedt en eveneens vanop afstand via de smartphone is te bedienen. Uiteraard sluit deze en hoe kan het ook anders naadloos aan met mijn Vaillant ketel
Nest in 't nieuws:
nieuws: 'Patch blijft uit voor lekken die Nest-camera's kunnen laten crashen'
Dat Nest hier niets mee gedaan heeft, verbaast me dan weer niets.. Maar wat ik mij afvroeg: bij die laatste PoC verandert Doyle via bluetooth het SSID en "omdat hij niet kan verbinden met het nieuwe SSID" gaat de camera weer terug in de oude configuratie. Maar wat nou als je zelf als attacker een hotspotje meeneemt zonder internetverbinding en hem daarop laat verbinden?
nieuws: 'Patch blijft uit voor lekken die Nest-camera's kunnen laten crashen'
Op GitHub staan de PoC's: https://github.com/jasond...res/blob/master/README.mdBeveiligingsonderzoeker Jason Doyle heeft een drietal lekken ontdekt, die gebruikt kunnen worden om Nest-camera's van Google te laten crashen en opnieuw te laten opstarten. Hij stelde Google in oktober van de lekken op de hoogte, maar er zou tot nu toe geen patch zijn uitgekomen.
Dat Nest hier niets mee gedaan heeft, verbaast me dan weer niets.. Maar wat ik mij afvroeg: bij die laatste PoC verandert Doyle via bluetooth het SSID en "omdat hij niet kan verbinden met het nieuwe SSID" gaat de camera weer terug in de oude configuratie. Maar wat nou als je zelf als attacker een hotspotje meeneemt zonder internetverbinding en hem daarop laat verbinden?
Op zich werkt de nest goed. Zo af en toe is deze offline, maar herstelt zichzelf of verliest hij het draadloze contact met de heatlink.
Maar de app is erg irritant. Vaak moet ik de inloggegevens opnieuw invullen. Meer mensen met dit probleem?
Maar de app is erg irritant. Vaak moet ik de inloggegevens opnieuw invullen. Meer mensen met dit probleem?
Gebruik je zo'n Google Sheets script? Dan is dat waarschijnlijk de oorzaak, en daarom ben ik er ook mee gestopt. Waarschijnlijk een security feature door het aantal requests.mikkie1 schreef op woensdag 22 maart 2017 @ 12:03:
Maar de app is erg irritant. Vaak moet ik de inloggegevens opnieuw invullen. Meer mensen met dit probleem?
[ Voor 14% gewijzigd door VorteXLP op 22-03-2017 13:03 ]
heb 'm uitgezet...gaan het maar eens proberen!VorteXLP schreef op woensdag 22 maart 2017 @ 13:03:
[...]
Gebruik je zo'n Google Sheets script? Dan is dat waarschijnlijk de oorzaak, en daarom ben ik er ook mee gestopt. Waarschijnlijk een security feature door het aantal requests.
Hallo, ik heb sinds woensdag een Nest v3, ook op een Nefit, maar dan een Trendline II HRC25 CW4 maar ik moest ook een OpenTherm converter aanschaffen (vandaag pas geinstalleerd) dat werkt nu allemaal prima, maar ik heb hetzelfde probleem als ik OpenTherm kies met keuze "combi ketel" waarbij de water steeds "verwarmt" terwijl dat werkelijk niet gebeurt. Ik heb de Nest nu op "andere boiler" gezet met verwarming op OpenTherm en heet water op aan/uit en dat werkt nog prima, alleen nu kan ik geen water temperatuur instellen via de Nest.rimave schreef op woensdag 15 maart 2017 @ 10:45:
[...]
Shame on me. Hier hangt sinds gisteren weer een Nest aan de muur. De v3 in dit geval. Tot nu verbruikt hij al meer gas dan de Nefit thermostaat.
. De ketel verbruikte afgelopen nacht ongeveer 0,5 m3 dan met de oude thermostaat (Homewizard). Toch ga ik niet over 1 nacht ijs. We gaan de Nest wel een kans geven.
Ik heb trouwens wel warm water in de Nest app staan, maar heb een 2015 Nefit ketel zonder boiler(vat), dus het water wordt pas verwarmt als er vraag is. Nu lijkt het in de app net alsof er steeds verwarmt wordt. Ik begrijp dat ik dat alleen weg krijg als ik in de Nest geen combiketel maar de optie 'anders' kies?
Is dit de juiste instelling? Volgens mij als ik combi kies, dat "opwarmen" van heet water blijft maar in beeld terwijl er (volgens mij) niet eens een water opslag of boiler inhoud is op deze ketel..
Edit: Ik heb Nest gebeld, en bij mijn situatie moet ik even goed "Combi boiler" kiezen, maar dan bij water temp 60C (of lager) kiezen.. op de app wordt dan niet meer aangegeven dat de ketel de water aan het "opwarmen" is. Sterker nog, de actueel water temp is van 43C naar 28C gezakt in een paar minuten tijd.
Hoop dat dit helpt!
[ Voor 10% gewijzigd door SteveP op 25-03-2017 16:36 ]
Ik heb nu 'overig' als ketel geselecteerd en warm water 60 graden. Nu staat er inderdaad niet meer verwarmen in de app.
The only thing better than a cow, is a human. Unless you need milk. Then you really need a cow.
Ik blijf problemen houden dat de NEST zijn draadloze connectie met de box bij de CV kwijt raakt. NEST hangt op de begane grond, CV is op zolder.
Ik heb alle dingen die kunnen interfereren weggehaald. Er is buiten mijn eigen netwerk slechts 1 ander Wifi netwerk in de buurt. De vloeren zijn van hout en mijn Wifi doet op zolder makkelijk 90%+ (!) van wat het beneden doet. Lijkt weinig in de weg te zitten.
Heel heel heel erg irritant dit. Vooral omdat ik op de NEST zelf moet aangeven dat hij opnieuw moet zoeken, waarna hij hem 1 seconde later weer heeft. Waarom kan dat dit dat zelf niet even proberen
Ik heb alle dingen die kunnen interfereren weggehaald. Er is buiten mijn eigen netwerk slechts 1 ander Wifi netwerk in de buurt. De vloeren zijn van hout en mijn Wifi doet op zolder makkelijk 90%+ (!) van wat het beneden doet. Lijkt weinig in de weg te zitten.
Heel heel heel erg irritant dit. Vooral omdat ik op de NEST zelf moet aangeven dat hij opnieuw moet zoeken, waarna hij hem 1 seconde later weer heeft. Waarom kan dat dit dat zelf niet even proberen
Verwijderd
Van het weekend voor het eerst ruzie gehad met mijn Nest 
Ik heb een Domotica systeem wat tijdens de vakantie de Nest in ECO mode zet. Maar daar schoot ie steeds uit, ik vermoed door het feit dat er nog mensen in de kamer rondliepen. Uiteindelijk maar even de auto away uitgezet wat het oploste.
Helemaal uitzetten is de oplossing denk ik, maar dan kan het wel kouder worden dan 15 graden en dat heb ik liever niet....
-Edit
Hum.,.. Mijn Domoticz wil de Nest niet op "off" zetten zo te zien. Lastig...
Ik heb een Domotica systeem wat tijdens de vakantie de Nest in ECO mode zet. Maar daar schoot ie steeds uit, ik vermoed door het feit dat er nog mensen in de kamer rondliepen. Uiteindelijk maar even de auto away uitgezet wat het oploste.
Helemaal uitzetten is de oplossing denk ik, maar dan kan het wel kouder worden dan 15 graden en dat heb ik liever niet....
-Edit
Hum.,.. Mijn Domoticz wil de Nest niet op "off" zetten zo te zien. Lastig...
[ Voor 28% gewijzigd door Verwijderd op 27-03-2017 08:44 ]
Mijn NEST geeft ook altijd "Water verwarmen tot 60" aan, maar ik heb daar eigenlijk nooit bij stilgestaan. Ik heb zo even niet het exacte type van mijn NEFIT ketel bij de hand maar die heeft wel een interne boiler / reservoir, maar het opwarmen van de inhoud daarvan regelt de ketel zelf (is ook instelbaar via de ketel). Maar moet ik iets aanpassen dan? Ik volg je verhaal niet helemaal. Dank!SteveP schreef op zaterdag 25 maart 2017 @ 16:06:
[...]
Hallo, ik heb sinds woensdag een Nest v3, ook op een Nefit, maar dan een Trendline II HRC25 CW4 maar ik moest ook een OpenTherm converter aanschaffen (vandaag pas geinstalleerd) dat werkt nu allemaal prima, maar ik heb hetzelfde probleem als ik OpenTherm kies met keuze "combi ketel" waarbij de water steeds "verwarmt" terwijl dat werkelijk niet gebeurt. Ik heb de Nest nu op "andere boiler" gezet met verwarming op OpenTherm en heet water op aan/uit en dat werkt nog prima, alleen nu kan ik geen water temperatuur instellen via de Nest.
Is dit de juiste instelling? Volgens mij als ik combi kies, dat "opwarmen" van heet water blijft maar in beeld terwijl er (volgens mij) niet eens een water opslag of boiler inhoud is op deze ketel..
Edit: Ik heb Nest gebeld, en bij mijn situatie moet ik even goed "Combi boiler" kiezen, maar dan bij water temp 60C (of lager) kiezen.. op de app wordt dan niet meer aangegeven dat de ketel de water aan het "opwarmen" is. Sterker nog, de actueel water temp is van 43C naar 28C gezakt in een paar minuten tijd.
Hoop dat dit helpt!
“In a world without walls and fences, who needs Windows and Gates".
Heb ik ook inderdaad met die app. Heel irritant ja!mikkie1 schreef op woensdag 22 maart 2017 @ 12:03:
Op zich werkt de nest goed. Zo af en toe is deze offline, maar herstelt zichzelf of verliest hij het draadloze contact met de heatlink.
Maar de app is erg irritant. Vaak moet ik de inloggegevens opnieuw invullen. Meer mensen met dit probleem?
Opnieuw installeren lost het ook niet op. Permissies e.d. staan allemaal goed.
Solaredge SE8K - 8830Wp - 15 x Jinko Solar N-type 420Wp - 2x Jinko Solar 405Wp - 4x Jinko Solar N-type 430 & Hoymiles HMS800 + 2x JASolar 375Wp
Zoals VorteXLP eerder al voorstelde: De google spreadsheet uitzetten, daarmee ben ik ook van het probleem afgekomen.
Waarschijnlijk hoef je het script niet volledig uit te zetten maar vooral minder vaak laten inloggen
Waarschijnlijk hoef je het script niet volledig uit te zetten maar vooral minder vaak laten inloggen
Heb je toevallig je router op een andere land instelling staan dan NL? Dat had ik namelijk wel op (syno rt1900ac), na aanpassing was het nest probleem opgelost. Denk dat er iets met de kanalen aan de hand was.PWM schreef op zondag 26 maart 2017 @ 21:02:
Ik blijf problemen houden dat de NEST zijn draadloze connectie met de box bij de CV kwijt raakt. NEST hangt op de begane grond, CV is op zolder.
Ik heb alle dingen die kunnen interfereren weggehaald. Er is buiten mijn eigen netwerk slechts 1 ander Wifi netwerk in de buurt. De vloeren zijn van hout en mijn Wifi doet op zolder makkelijk 90%+ (!) van wat het beneden doet. Lijkt weinig in de weg te zitten.
Heel heel heel erg irritant dit. Vooral omdat ik op de NEST zelf moet aangeven dat hij opnieuw moet zoeken, waarna hij hem 1 seconde later weer heeft. Waarom kan dat dit dat zelf niet even proberen
Verwijderd
Maar wel een thermostaat van Google weghangen? Ja jij bent echt op je privacy gesteld.Osiris schreef op dinsdag 7 maart 2017 @ 21:45:
[...]
IFTTT komt er bij mij niet in. Ben niet gek. Als je je device toegang geeft tot IFTTT, heeft IFTTT complete toegang tot de gehele API. M'n privacy is me meer waard.

Ik vind het nogal een rare vergelijking. Dat iemand 1 product koopt van een partij die duidelijk in de privacy terms schrijft dat er geen data word gebruikt voor verkoop aan derden etc, en/of een tool of site gebruiken waar je basically apparaten open en bloot mee verbind. Daarnaast, als je met 1 ding een uitzondering maakt hoeft dat toch niet te betekenen dat je dan maar meteen voor alles de voordeur open moet gooien?Verwijderd schreef op maandag 27 maart 2017 @ 12:29:
[...]
Maar wel een thermostaat van Google weghangen? Ja jij bent echt op je privacy gesteld.
PSN: tcviper | Steam: Viper | TechConnect - MikeRedfields
Lijkt goed te gaan, nu het google-scriptje uit heb gezet...Meauses schreef op maandag 27 maart 2017 @ 10:46:
[...]
Heb ik ook inderdaad met die app. Heel irritant ja!
Opnieuw installeren lost het ook niet op. Permissies e.d. staan allemaal goed.
Dan is het misschien een handige truc om dus een andere user aan te maken voor het google script.mikkie1 schreef op maandag 27 maart 2017 @ 14:55:
[...]
Lijkt goed te gaan, nu het google-scriptje uit heb gezet...
Solaredge SE8K - 8830Wp - 15 x Jinko Solar N-type 420Wp - 2x Jinko Solar 405Wp - 4x Jinko Solar N-type 430 & Hoymiles HMS800 + 2x JASolar 375Wp
Verwijderd
Dus als een partij, welke partij dan ook, bovenstaand verklaart dan vind jij dat je privacy niet geschonden wordt? Alles wat je upload naar welke cloud dan ook is een stuk vrijgeven van je privacy. En Google is zo ongeveer de laatste waar ik iets naar upload. Ik gebruik ook geen Google search, Google mail etc. Gebruik ook bewust een Synology NAS zodat ik mijn eigen cloud heb.tcviper schreef op maandag 27 maart 2017 @ 13:04:
[...]
Ik vind het nogal een rare vergelijking. Dat iemand 1 product koopt van een partij die duidelijk in de privacy terms schrijft dat er geen data word gebruikt voor verkoop aan derden etc, en/of een tool of site gebruiken waar je basically apparaten open en bloot mee verbind. Daarnaast, als je met 1 ding een uitzondering maakt hoeft dat toch niet te betekenen dat je dan maar meteen voor alles de voordeur open moet gooien?
Ik zoek dus nog steeds een thermostaat die ik remote kan aansturen zonder dat ik daarvoor een externe cloud nodig heb. Ik ben dus wel op mijn privacy.
Vind daarnaast ook nog eens dat deze thermostaat met allerlei houtje touwtje oplossingen van Tweakers hier in de lucht moet worden gehouden omdat allerlei zaken nog steeds niet goed functioneren. Als dat nu eens top zou zijn. Tot die tijd houdt ik zeker mijn leefpatroon prive, daar heeft Google geen donder mee te maken.
Is de Honeywell dan niks voor jou? of bijv een Heatmiser 
En dat jij zo wilt leven is natuurlijk helemaal jouw keuze, maar dat hoeft niet voor iedereen te gelden. Overigens gebruik ik zelf ook zoveel mogelijk de Synology thuis
En dat jij zo wilt leven is natuurlijk helemaal jouw keuze, maar dat hoeft niet voor iedereen te gelden. Overigens gebruik ik zelf ook zoveel mogelijk de Synology thuis
[ Voor 59% gewijzigd door tcviper op 27-03-2017 16:21 ]
PSN: tcviper | Steam: Viper | TechConnect - MikeRedfields
Verwijderd
Kunnen beide niet in Domoticz. Ook nog een eis.tcviper schreef op maandag 27 maart 2017 @ 16:21:
Is de Honeywell dan niks voor jou? of bijv een Heatmiser
En dat jij zo wilt leven is natuurlijk helemaal jouw keuze, maar dat hoeft niet voor iedereen te gelden. Overigens gebruik ik zelf ook zoveel mogelijk de Synology thuis
Ik zeg toch ook niet dat mensen zo niet mogen leven, maar als iemand begint over privacy maar wel zijn hele levensritme upload naar Google Servers dan moet ik wel lachen.
Als het goed is gaat die tot 9000 rijen. Daarna gaat die automatisch verwijderen.1942jan schreef op maandag 20 maart 2017 @ 11:56:
[...]
Tot hoeveel rijen gaat de Input, of verwijderd hij voorgaande rijen automatisch
ik heb via de app de thermostat op uit gezet, als ik aan de radiatoren voel blijven deze wel warm, iemand een idee hoe dit kan?
24 flesjes in een krat 24 uur in een dag toeval??
Pomp die nog naloopt?racoon schreef op woensdag 29 maart 2017 @ 07:49:
ik heb via de app de thermostat op uit gezet, als ik aan de radiatoren voel blijven deze wel warm, iemand een idee hoe dit kan?
Sinds vanmorgen krijg ik geen buitentemperatuur en luchtvochtigheid meer binnen. Ben ik de enige of is er iets veranderd o pde site zodat de API niet meer werkt?
Ik krijg op de Nest ook geen Weer statistieken
Ik krijg op de Nest ook geen Weer statistieken

[ Voor 6% gewijzigd door ReCreator op 29-03-2017 16:35 ]
"Time flies like an arrow; fruit flies like a banana."
Vandaag gebeld door Nest support. Was een follow up aan de hand van een ticket die ik had gestuurd over mijn Nest v3 die offline ging. Hij de uitleg ook op mail gezet.
Nette service van Nest, had niet gerekend op een telefoontje. Over de telefoon deden wij wat test en ik vond de reactie naar en thermostaat via de app heel rap. Kon mij niet herinneren dat het zo snel ging. Kan ook bevestigen dat ik in de laatste twee weken ook geen last meer heb gehad van een offline Nest.Wij hadden een tijdje geleden contact over de Nest Thermostat. Zoals beloofd houd ik u op de hoogte van de ontwikkelingen. Kort geleden heeft ons Engineering team aanpassingen gemaakt in de connectiviteit, om deze zo te verbeteren
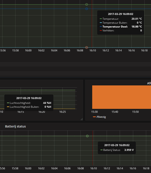
Mag ik vragen waar jij deze gedetailleerde informatie vandaan haalt?ReCreator schreef op woensdag 29 maart 2017 @ 16:35:
Sinds vanmorgen krijg ik geen buitentemperatuur en luchtvochtigheid meer binnen. Ben ik de enige of is er iets veranderd o pde site zodat de API niet meer werkt?
Ik krijg op de Nest ook geen Weer statistieken![]()
[afbeelding]
Ik draait zelf de laatste stable versie (3.5877) van Domoticz, maar bij mij is de info vrij beperkt. Ik zie bijvoorbeeld geen battery info.
Bvd
Gr. Maik
Ik haal via de onofficiele nest api wat data op en stop ik in een InfluxDB serie, en die data verwerk ik dan in Grafana.mbeefcake schreef op vrijdag 31 maart 2017 @ 11:27:
[...]
Mag ik vragen waar jij deze gedetailleerde informatie vandaan haalt?
Ik draait zelf de laatste stable versie (3.5877) van Domoticz, maar bij mij is de info vrij beperkt. Ik zie bijvoorbeeld geen battery info.
Bvd
Gr. Maik
De batterij status kun je ook uitlezen met de api
"Time flies like an arrow; fruit flies like a banana."
Ik ga mij maar eens verdiepenReCreator schreef op vrijdag 31 maart 2017 @ 12:19:
[...]
Ik haal via de onofficiele nest api wat data op en stop ik in een InfluxDB serie, en die data verwerk ik dan in Grafana.
De batterij status kun je ook uitlezen met de api
En is dat een generieke update? Mijne was vanochtend weer de Heatlink kwijt.Ves schreef op woensdag 29 maart 2017 @ 20:14:
Vandaag gebeld door Nest support. Was een follow up aan de hand van een ticket die ik had gestuurd over mijn Nest v3 die offline ging. Hij de uitleg ook op mail gezet.
[...]
Nette service van Nest, had niet gerekend op een telefoontje. Over de telefoon deden wij wat test en ik vond de reactie naar en thermostaat via de app heel rap. Kon mij niet herinneren dat het zo snel ging. Kan ook bevestigen dat ik in de laatste twee weken ook geen last meer heb gehad van een offline Nest.
ik denk dat het probleem met de heatlink connectie weer wat anders is, dan het offline probleem wat er voorheen was.PWM schreef op zaterdag 1 april 2017 @ 08:32:
[...]
En is dat een generieke update? Mijne was vanochtend weer de Heatlink kwijt.
Ik heb zelf ook regelmatig problemen met de heatlink. Ik lees in deze thread dat sommigen stellen dat het over wifi gaat, maar is de heatlink niet een aparte draadloze connectie? Iemand nog tips?
Ik vind het vreemd dat Nest niet de reconnect met de heatlink automatisch doet. Lijkt me een simpele change.
Daarnaast is dit mijn tweede nest, en beiden geven de temperatuur een graad te hoog aan. Ook een simpele change; maak een calibratiemogelijkheid. Maanden geleden al eens aangegeven, maar er gebeurt niet veel mee.
Ik vind het vreemd dat Nest niet de reconnect met de heatlink automatisch doet. Lijkt me een simpele change.
Daarnaast is dit mijn tweede nest, en beiden geven de temperatuur een graad te hoog aan. Ook een simpele change; maak een calibratiemogelijkheid. Maanden geleden al eens aangegeven, maar er gebeurt niet veel mee.
Ik ga maar eens naar wat anders kijken. Weer connectie weg op de NEST. De app doet alsof er niets aan de hand is (maar er verwarmd niets, ondanks dat app dat wel zegt) en een reset van de connectie kan het ding zelf niet uitvoeren.
Het beloofd heel wat, de protects werken geweldig, maar als thermostaat kan je beter houtblokken in je kamer aansteken. Jammer.
Het beloofd heel wat, de protects werken geweldig, maar als thermostaat kan je beter houtblokken in je kamer aansteken. Jammer.
Ik heb inmiddels de Nest in het vakantie huisje gehangen...kan weinig mis mee gaan daar. thuis nu de Lyric t6 hangen.
de verbinding is bedraad tussen de thermo en zijn ''heatlink'', temperatuur calibratie..en voor mij was ook belangrijk dat zijn geofencing net zo in te stellen is als de Nest app Skylark.
Ondanks het feit dat de Nest offline problemen nu ''weg'' zijn, en het een mooi stukje electronica aan de wand is, mag hij niet meer terug.
Wat @PWM ook zegt, hier werken de protects ook top! en die geen zeker niet weg.
de verbinding is bedraad tussen de thermo en zijn ''heatlink'', temperatuur calibratie..en voor mij was ook belangrijk dat zijn geofencing net zo in te stellen is als de Nest app Skylark.
Ondanks het feit dat de Nest offline problemen nu ''weg'' zijn, en het een mooi stukje electronica aan de wand is, mag hij niet meer terug.
Wat @PWM ook zegt, hier werken de protects ook top! en die geen zeker niet weg.
Sins vanmorgen ben ik in het bezit van een Nest Thermostaat.
Wat ik me nu afvraag; mijn ketel (een Intergas Combi Kompakt HR28) heeft een warmtewisselaar.
Ik heb mijn ketel ingesteld op de ECO-functie.
Eco: De tapcomfortfunctie van het toestel is zelflerend. Het toestel past zich aan het
gebruikspatroon van het warm tapwater aan en zal de warmtewisselaar gedurende
de nacht, of bij lange afwezigheid, niet op temperatuur houden.
Heeft de Nest invloed op deze functie? Ik zie namelijk in de app wel een icoontje ''warm water'' staan. Hier kan ik ook een temperatuur instellen...
Wat ik me nu afvraag; mijn ketel (een Intergas Combi Kompakt HR28) heeft een warmtewisselaar.
Ik heb mijn ketel ingesteld op de ECO-functie.
Eco: De tapcomfortfunctie van het toestel is zelflerend. Het toestel past zich aan het
gebruikspatroon van het warm tapwater aan en zal de warmtewisselaar gedurende
de nacht, of bij lange afwezigheid, niet op temperatuur houden.
Heeft de Nest invloed op deze functie? Ik zie namelijk in de app wel een icoontje ''warm water'' staan. Hier kan ik ook een temperatuur instellen...
Dat heeft betrekking tot de interne 'boiler' / reservoir.endless90 schreef op maandag 3 april 2017 @ 09:33:
Sins vanmorgen ben ik in het bezit van een Nest Thermostaat.
Wat ik me nu afvraag; mijn ketel (een Intergas Combi Kompakt HR28) heeft een warmtewisselaar.
Ik heb mijn ketel ingesteld op de ECO-functie.
Eco: De tapcomfortfunctie van het toestel is zelflerend. Het toestel past zich aan het
gebruikspatroon van het warm tapwater aan en zal de warmtewisselaar gedurende
de nacht, of bij lange afwezigheid, niet op temperatuur houden.
Heeft de Nest invloed op deze functie? Ik zie namelijk in de app wel een icoontje ''warm water'' staan. Hier kan ik ook een temperatuur instellen...
Met die vraag zit ik eigenlijk ook; TommyGun in "Het algemene Nest Topic"
“In a world without walls and fences, who needs Windows and Gates".
Ik zat hier ook mee met een Bosch HRC 30 II met OTM module.TommyGun schreef op maandag 27 maart 2017 @ 09:47:
[...]
Mijn NEST geeft ook altijd "Water verwarmen tot 60" aan, maar ik heb daar eigenlijk nooit bij stilgestaan. Ik heb zo even niet het exacte type van mijn NEFIT ketel bij de hand maar die heeft wel een interne boiler / reservoir, maar het opwarmen van de inhoud daarvan regelt de ketel zelf (is ook instelbaar via de ketel). Maar moet ik iets aanpassen dan? Ik volg je verhaal niet helemaal. Dank!
Ketel regelt zelf het warme water en wil eigenlijk dat de Nest hier niks mee te maken heeft. Gevolg na alles met OpenTherm aansluiten was dat hij in de app constant op verwarmen stond en ik water temperatuur constant fluctuerende temperatuur zag. Op de ketel merkte ik geen verschil.
Uiteindelijk op de nest voor "Andere ketel" gekozen, hier kun je zelf de instellingen voor verarming en warm water apart regelen. Hier de warm water optie op uit gezet, waardoor deze functie weer mooi verdwenen is uit de app. Verwarmingsgedeelte gaat nog altijd gewoon perfect en hetzelfde als dat deze op combi ketel stond.
Dank voor de reactie! Hier zojuist ook de optie ''andere ketel'' gekozen. De warmwateroptie is nu bij mij ook uit de app verdwemen, Het opwarmen van de warmtewisselaar laat ik nu door de Intergas zelf regelen, en de Nest mag zich nu alleen nog maar bemoeien met de verwarming.
Ook bij mij is alle weers informatie niet meer "op te halen", wat tot een week geleden prima ging.
Ik heb hem maar van de weer afstandweergave afgehaald anders kijk ik continue naar
http://nest.com/m2
Ik heb hem maar van de weer afstandweergave afgehaald anders kijk ik continue naar
http://nest.com/m2
Hier is vandaag een Nest geplaatst, maar toen mijn vriendin vanavond ging douchen ging de temperatuur naar 26,5 terwijl die op 19 stond. Enige idee hoe dit kan? Ik krijg het nu ook niet kouder.
[ Voor 21% gewijzigd door WhySoSerious? op 04-04-2017 22:19 ]
Klinkt alsof er wat draadjes verwisseld zijn... foto van de Heat Link en aansluiting op de ketel?WhySoSerious? schreef op dinsdag 4 april 2017 @ 22:17:
Hier is vandaag een Nest geplaatst, maar toen mijn vriendin vanavond ging douchen ging de temperatuur naar 26,5 terwijl die op 19 stond. Enige idee hoe dit kan? Ik krijg het nu ook niet kouder.
“In a world without walls and fences, who needs Windows and Gates".
Mijn Nest/Heat Link probleem is inderdaad Wifi gerelateerd.
Hij doet het, totdat ik iets vol ga downloaden. Stomme is dat ik slechts 40/4 internet hebt, dus die router doet alles met de vingers in zijn neus. Maar als ik iets van nieuwsgroep aanzet, poef, heatlink weg. Totdat downloaden klaar is, dat kan ik opnieuw verbinden.
Weet echt niet wie die Nest in elkaar heeft gezet, maar hoop dat die niet teveel verdiend.
Hij doet het, totdat ik iets vol ga downloaden. Stomme is dat ik slechts 40/4 internet hebt, dus die router doet alles met de vingers in zijn neus. Maar als ik iets van nieuwsgroep aanzet, poef, heatlink weg. Totdat downloaden klaar is, dat kan ik opnieuw verbinden.
Weet echt niet wie die Nest in elkaar heeft gezet, maar hoop dat die niet teveel verdiend.
Downloaden gaat hier nog zonder dat de verbinding met de heatlink wegvalt, maar zodra ik bestanden naar mijn NAS ga kopiëren is de verbinding binnen 10 minuten weg en komt het bekende storings logo op het scherm van mijn v3 en kan ik pas opnieuw verbinden zodra de bestanden gekopieerd zijn.PWM schreef op donderdag 6 april 2017 @ 20:07:
Mijn Nest/Heat Link probleem is inderdaad Wifi gerelateerd.
Hij doet het, totdat ik iets vol ga downloaden. Stomme is dat ik slechts 40/4 internet hebt, dus die router doet alles met de vingers in zijn neus. Maar als ik iets van nieuwsgroep aanzet, poef, heatlink weg. Totdat downloaden klaar is, dat kan ik opnieuw verbinden.
Weet echt niet wie die Nest in elkaar heeft gezet, maar hoop dat die niet teveel verdiend.
Overigens werkt de verbinding met mijn Hue lampen dan ook een stuk trager, handig dat smart home spul

[ Voor 8% gewijzigd door ndjong op 06-04-2017 21:45 ]