After the first glass you see things as you wish they were. After the second you see things as they are not. Finally you see things as they really are, and that is the most horrible thing in the world...
Oscar Wilde
@Raven Goedemorgen, heb net de knop ingedrukt. Dan telt hij af en start de installatie van 30min. Ik ben benieuwd. Ik hou jullie op de hoogte.Raven schreef op zondag 6 februari 2022 @ 10:59:
@cwrm63 Zie Geen gasmeting na plaatsen nieuwe slimme meter , hou de knop op de gasmeter eens een seconde of 8 ingedrukt?
Daar geeft hij ook "gas = --m3" niet aan als extra regel.
Ik heb iemand van Enexis dat ook wel eens zien doen, maar volgens mij moet je dan nog op een knop op de stroommeter drukken om ze te koppelen. En die zit achter een verzegeld klepje...cwrm63 schreef op zondag 6 februari 2022 @ 12:04:
@Raven Helaas, hij gaat wel in de installatiemodus van30 min. maar er verandert niet in de slimme meter.
Daar geeft hij ook "gas = --m3" niet aan als extra regel.
Kaart met alle 2G/3G/4G/5G zendmasten in Nederland: https://antennekaart.nl | https://www.antenneforum.nl
Net gebeld met Liander, ze gaan donderdag de meter vervangen. Hij probeerde de schuld eerst af te schuiven op het apparaat waarmee ik hem uitlees, maar toen ik benadrukte dat hun meter de data niet goed doorgaf kwam hij al snel op een vervanging uit. Scheelt ook meteen een stopcontact want ik neem aan dat het een SMR5 meter wordt.iMars schreef op zaterdag 5 februari 2022 @ 15:29:
[...]
Het wil nog wel eens helpen als je belt en zegt dat je rare ervaring hebt met de p1 poort en dat deze af en toe uitvalt enzo (je een beetje van de domme houden) Dan willen ze nog best wel vaak je meter vervangen. Weet niet of het de meest eerlijk manier is, maar je krijgt dan wel een nieuwe meter
Maar afgerond op 10 Watt? Dat heb ik niet op mijn testmeter (dsmr 2.2). Misschien een reden meer om het te laten vervangen
Edit: het bleek namelijk ook dat hij helemaal geen gas data doorgeeft via P1. En juist dat vind ik het interessantste
[ Voor 6% gewijzigd door jk-5 op 07-02-2022 09:15 ]
Kaart met alle 2G/3G/4G/5G zendmasten in Nederland: https://antennekaart.nl | https://www.antenneforum.nl
Kijk, dan weet ik bijna zeker dat je een SMR5 meter krijgt (zou een beetje van de zotte zijn om een oude(re) meter te plaatsenjk-5 schreef op maandag 7 februari 2022 @ 09:13:
[...]
Net gebeld met Liander, ze gaan donderdag de meter vervangen. Hij probeerde de schuld eerst af te schuiven op het apparaat waarmee ik hem uitlees, maar toen ik benadrukte dat hun meter de data niet goed doorgaf kwam hij al snel op een vervanging uit. Scheelt ook meteen een stopcontact want ik neem aan dat het een SMR5 meter wordt.
Edit: het bleek namelijk ook dat hij helemaal geen gas data doorgeeft via P1. En juist dat vind ik het interessantste
Vandaag contact gehad met Liander. Er zit inderdaad iets fout in de meter. Dit kunnen ze op afstand oplossen. Gaat wel een paar weken overheen. Ik sta, denk ik, in de wachtrij. Even afwachten dus. Probleem is bekendiMars schreef op zondag 6 februari 2022 @ 23:04:
@cwrm63 ik zou even contact opnemen met de netbeheerder dat de boel niet goed geinstalleerd is
Voor de volledigheid nog even mijn eerste ervaringen:iMars schreef op donderdag 3 februari 2022 @ 15:03:
[...]
Het is een ESP8266, zelfde als wat op de Wemos D1 zit:
De SlimmeLezer+ was zeer netjes verpakt, fijn ook dat het RJ11 kabeltje erbij zit. De eerste keer geprobeerd op te starten met enkel de RJ11 kabel, maar toen verscheen het accesspoint niet. Met een USB power adapter ging dat wel. Via de webUI mijn SSID ingesteld en wachten op de herstart. Helaas had de chip toch wat moeite met het oppakken van mijn router. Dat ligt volledig aan mijn huis en inrichting, en na wat opnieuw hangen en verplaatsen in de meterkast kon ik 'm toch zien in m'n netwerk.
Geconfigureerd in Home Assistant en nu maar eens wachten op de eerste data. Er komen meetpunten binnen, maar ik ben benieuwd hoe de Wifi verbinding zich in de nacht gaat houden
Als ik de SlimmeLezer docs en de berichten hier goed begrijp zou het op een SMR5 meter ook zonder voeding moeten werken. Kan dat nog invloed hebben op de werking van de ESP8266 chip?
Edit: ik zie nu de Wi-Fi Signal waarde in de SlimmeLezer+ WebUI. -80 dBm is niet al te best
Anders moet ik mijn project 'nieuwe accesspoint in de meterkast plaatsen' maar eens gaan opstarten
[ Voor 11% gewijzigd door marapuru op 08-02-2022 21:20 ]
Misschien is een ethernet versie beter? Als je toch ethernet in de meterkast hebt (of in de buurt)marapuru schreef op dinsdag 8 februari 2022 @ 21:12:
[...]
Voor de volledigheid nog even mijn eerste ervaringen:
De SlimmeLezer+ was zeer netjes verpakt, fijn ook dat het RJ11 kabeltje erbij zit. De eerste keer geprobeerd op te starten met enkel de RJ11 kabel, maar toen verscheen het accesspoint niet. Met een USB power adapter ging dat wel. Via de webUI mijn SSID ingesteld en wachten op de herstart. Helaas had de chip toch wat moeite met het oppakken van mijn router. Dat ligt volledig aan mijn huis en inrichting, en na wat opnieuw hangen en verplaatsen in de meterkast kon ik 'm toch zien in m'n netwerk.
Geconfigureerd in Home Assistant en nu maar eens wachten op de eerste data. Er komen meetpunten binnen, maar ik ben benieuwd hoe de Wifi verbinding zich in de nacht gaat houden
Als ik de SlimmeLezer docs en de berichten hier goed begrijp zou het op een SMR5 meter ook zonder voeding moeten werken. Kan dat nog invloed hebben op de werking van de ESP8266 chip?
Edit: ik zie nu de Wi-Fi Signal waarde in de SlimmeLezer+ WebUI. -80 dBm is niet al te best
Anders moet ik mijn project 'nieuwe accesspoint in de meterkast plaatsen' maar eens gaan opstarten
Eerst de SlimmeLezer+ aan de P1 gehangen met de bijgeleverde kabel, toen kwam hij keurig op het wifi naar voren maar viel redelijk snel al weg.
Hierop via USB aan de computer gehangen en ingesteld, Home Assistent vond hem daarna ook.
Echter als ik hem nu weer aan de P1 hang werkt het toch niet. Zodra ik de stekker er in steek komt er een soort knipperlicht relais geluid uit de vaste meter.
Ik vermoed dat de P1 poort het vermogen niet kan leveren, gek genoeg is het een DSMR 5 die aan het begin toch echt even werkte.
Ik heb geen wandcontactdoos in de meterkast dus via de P1 poort voeden kwam mij perfect uit.
De ethernet aansluiting is helaas nog niet aanwezig. Daarvoor zal ik eerst een kabel moeten trekken door de kruipruimte, gaten boren in de vloer en de boel aansluiten. Dus dat heeft helaas iets meer voeten in de aarde.iMars schreef op woensdag 9 februari 2022 @ 10:35:
[...]
Misschien is een ethernet versie beter? Als je toch ethernet in de meterkast hebt (of in de buurt)
Maar de Wifi heeft het de nacht aardig gehouden. Het signaal fluctueert een beetje. Maar het lijkt te werken.
/f/image/1ZNQPyEfruFdE8MxTfuPFF0Q.png?f=fotoalbum_large)
Nu de gasmeting nog aan de praat krijgen. In de Webui van de slimmemeter zie ik wel een waarde verschijnen, maar deze lijkt niet te veranderen.
[ Voor 19% gewijzigd door marapuru op 09-02-2022 19:45 ]
De gasmeter geeft deze waardes maar ongeveer eens per uur door aan de stroommeter.marapuru schreef op woensdag 9 februari 2022 @ 19:43:
[...]
Nu de gasmeting nog aan de praat krijgen. In de Webui van de slimmemeter zie ik wel een waarde verschijnen, maar deze lijkt niet te veranderen.
Kaart met alle 2G/3G/4G/5G zendmasten in Nederland: https://antennekaart.nl | https://www.antenneforum.nl
Dat had ik ook begrepen. Echter blijft deze nu al 24 uur op dezelfde waarde hangen. Dus dat lijkt niet helemaal te kloppen.jk-5 schreef op woensdag 9 februari 2022 @ 19:45:
[...]
De gasmeter geeft deze waardes maar ongeveer eens per uur door aan de stroommeter.
/f/image/hQF4yltLOZL548r8qUeCJ55N.png?f=fotoalbum_large)
Ah ja, dat is wel lang. Dat hoort niet zomarapuru schreef op woensdag 9 februari 2022 @ 19:47:
[...]
Dat had ik ook begrepen. Echter blijft deze nu al 24 uur op dezelfde waarde hangen. Dus dat lijkt niet helemaal te kloppen.
[Afbeelding]
Kaart met alle 2G/3G/4G/5G zendmasten in Nederland: https://antennekaart.nl | https://www.antenneforum.nl
Bij SMR 5 is dat volgens mij standaard 5 minuten. Bij mij in ieder geval wel.jk-5 schreef op woensdag 9 februari 2022 @ 19:45:
[...]
De gasmeter geeft deze waardes maar ongeveer eens per uur door aan de stroommeter.
(Bij mijn buurman met v4 is dat inderdaad een uur. En dan nog niet eens van het laatste uur maar van het uur ervoor 🥴)
Sommige meters zijn kieskeuriger qua stroom leveren, en esphome kan er ook nog eens voor zorgen dat het stroomverbruik omhoog gaat. Meer data verwerken door de cpu en WiFi slurpt ook nog al wat energie als er meer data verzonden wordt. Ook een slechte WiFi dekking kan er voor zorgen dat de module harder moet gaan zenden.Maerer schreef op woensdag 9 februari 2022 @ 18:42:
Ik heb vandaag de SlimmeLezer+ ontvangen maar ik loop tegen een probleempje aan, ik vraag mij af of er andere zijn met dezelfde ervaring.
Eerst de SlimmeLezer+ aan de P1 gehangen met de bijgeleverde kabel, toen kwam hij keurig op het wifi naar voren maar viel redelijk snel al weg.
Hierop via USB aan de computer gehangen en ingesteld, Home Assistent vond hem daarna ook.
Echter als ik hem nu weer aan de P1 hang werkt het toch niet. Zodra ik de stekker er in steek komt er een soort knipperlicht relais geluid uit de vaste meter.
Ik vermoed dat de P1 poort het vermogen niet kan leveren, gek genoeg is het een DSMR 5 die aan het begin toch echt even werkte.
Ik heb geen wandcontactdoos in de meterkast dus via de P1 poort voeden kwam mij perfect uit.
Je zou esplink kunnen proberen, dat werkt over het algemeen een stuk zuiniger.
Ah top, bedankt voor de tip!iMars schreef op donderdag 10 februari 2022 @ 00:41:
[...]
Sommige meters zijn kieskeuriger qua stroom leveren, en esphome kan er ook nog eens voor zorgen dat het stroomverbruik omhoog gaat. Meer data verwerken door de cpu en WiFi slurpt ook nog al wat energie als er meer data verzonden wordt. Ook een slechte WiFi dekking kan er voor zorgen dat de module harder moet gaan zenden.
Je zou esplink kunnen proberen, dat werkt over het algemeen een stuk zuiniger.
Ik ben vandaag eerst langs de Action geweest om een powerbank van €2,95 te halen.
Meestal is het de aanloopstroom die de boel nekt als het allemaal heel erg nauw luistert qua vermogensafgifte. Nu heb ik de powerbank op de SlimmeLezer+ gedaan tot ik hem zag in Home Assistant, daarna op de P1 aangesloten en ik kreeg meteen data binnen! Hierop de powerbank losgenomen en het werkt nu zoals verwacht!
Nou, de stroom en gasmeters zijn vervangen voor een mooi nieuw SMR5 exemplaar. Ik krijg nu wel heel veel errors op de P1 poort, maar heb ook nog niet echt de tijd genomen om te kijken of alles goed staat ingesteld in ESPHome.jk-5 schreef op maandag 7 februari 2022 @ 09:13:
[...]
Net gebeld met Liander, ze gaan donderdag de meter vervangen. Hij probeerde de schuld eerst af te schuiven op het apparaat waarmee ik hem uitlees, maar toen ik benadrukte dat hun meter de data niet goed doorgaf kwam hij al snel op een vervanging uit. Scheelt ook meteen een stopcontact want ik neem aan dat het een SMR5 meter wordt.
Edit: het bleek namelijk ook dat hij helemaal geen gas data doorgeeft via P1. En juist dat vind ik het interessantste
De beste man van Liander constateerde wel dat er een gaslek in mijn woning zat, en nu blijkt dat de CV ketel vervangen moet worden. Had ik Liander maar nooit gebeld

Kaart met alle 2G/3G/4G/5G zendmasten in Nederland: https://antennekaart.nl | https://www.antenneforum.nl
Heb je geluk dat ze het gas niet direct afsluiten. Dat horen ze volgens mij te doen bij een gaslek.jk-5 schreef op donderdag 10 februari 2022 @ 16:37:
De beste man van Liander constateerde wel dat er een gaslek in mijn woning zat, en nu blijkt dat de CV ketel vervangen moet worden. Had ik Liander maar nooit gebeld
Ja je hebt gelijk. Dat zei hij ook al. Dat scheelt dan weerjobr schreef op donderdag 10 februari 2022 @ 18:26:
[...]
Heb je geluk dat ze het gas niet direct afsluiten. Dat horen ze volgens mij te doen bij een gaslek.
Kaart met alle 2G/3G/4G/5G zendmasten in Nederland: https://antennekaart.nl | https://www.antenneforum.nl
Daar kan ik ook de stroom aflezen.
zelfs per fase.
FF een script maken dat de grootste stroom afdrukt. (o.i.d.):
mijn selectie uit het telegram:
DSMR 5.0 P1 uitlezer 1.2
time 2202081515
daldag 003734
piekdag 004569
Afgenomen vermogen 449 W
Stroom: 2 A
Gas 3054 m3
[ Voor 39% gewijzigd door kezeltje op 14-02-2022 16:45 ]
Ik heb echter ook een router in de buurt staan met een usb aansluiting. Kan je deze ook gebruiken?
Is daar ook een app voor beschikbaar?
Dan heb je een p1 kabeltje nodig (13 euro?) en minder gebruik van wifi voelt ook fijn. Stabieler en mogelijk ook minder energie nodig.
Heeft iemand daar ervaring mee? Eigenlijk zou ik de p1 op een ethernet poort van een (poe) switch willen aansluiten en (laten) uitlezen maar daar heb ik helemaal niets voor kunnen vinden.
Elke 10 seconden.pennywiser schreef op zondag 20 februari 2022 @ 20:22:
Weet iemand hoe vaak de Kaifa MA105c een data telegram afgeeft? DSMR4.2.2.
Stuur me een PM voor Wemos D1 shields voor het uitlezen van slimme meters, modbus apparaten of het aansturen van Itho mechanische ventilatie en wtw (zie ook V&A: https://tweakers.net/aanbod/user/47321/)
Nu valt het mij op in Home Assistant dat de uptime onwillekeurig gereset lijkt te worden.
Het energie Dashboard van HA werkt goed, ik heb niet het idee dat er wat mist.
Ik vraag me alleen af waar de resets vandaan komen.
Home Assistant wordt wel eens een keertje opnieuw opgestart vanwege updates van integraties maar meer ook niet.
:strip_exif()/f/image/4JDUAgDdF1pPnuQTjaohy2S5.jpg?f=fotoalbum_large)
Kan verschillende oorzaken hebben, welk dsmr versie heb je?HoppyF schreef op woensdag 2 maart 2022 @ 11:52:
Ik heb hier de Slimmelezer (niet de +) welke al maanden goed draait.
Nu valt het mij op in Home Assistant dat de uptime onwillekeurig gereset lijkt te worden.
Het energie Dashboard van HA werkt goed, ik heb niet het idee dat er wat mist.
Ik vraag me alleen af waar de resets vandaan komen.
Home Assistant wordt wel eens een keertje opnieuw opgestart vanwege updates van integraties maar meer ook niet.
[Afbeelding]
4.2iMars schreef op woensdag 2 maart 2022 @ 14:13:
[...]
Kan verschillende oorzaken hebben, welk dsmr versie heb je?
KFM5KAIFA-METER
ESPHome Version 2021.9.3
Echter, eerder is het mij niet opgevallen dat de update timer een reset kreeg.
Zodra de verbinding herstart, door wat voor reden ook:HoppyF schreef op woensdag 2 maart 2022 @ 16:09:
[...]
4.2
KFM5KAIFA-METER
ESPHome Version 2021.9.3
Echter, eerder is het mij niet opgevallen dat de update timer een reset kreeg.
* esp herstart
* wifi veranderd van kanaal
* wifi signaal kan beinvloed worden door de wifi van de buren (voornamelijk als ze op hetzelfde kanaal zitten)
* andere redenen…
Aan de grafiek te zien zijn het korte resets, dus qua data maakt dat inweze niet uit.
Omdat ik ook Home Assistant wil gaan draaien, wil ik zowel DSMR reader als Home Assistant in docker containers draaien. Ik ben docker nu aan het ontdekken, maar door mijn gebrek aan kennis van de onderliggende concepten kom ik er met de standaardhandleiding niet uit.
Weet iemand een meer uitgebreide stap-voor-stap handleiding voor installatie van DSMR reader in een docker container? Met zo'n beetje de hele ochtend Googlen heb ik nog niet iets kunnen vinden wat me verder helpt....
[ Voor 3% gewijzigd door JeroenH op 06-03-2022 12:02 ]
Xtool D1 10w laser cutter - IoT moet nooit op internet - 4x HomeWizard plug-in batterij, totaal 10,8 kWh / 3200 watt / 3200 watt, aansturing met Home Assistant - Renault Twizy ± 10000 km per jaar
https://dsmr-reader.readt...llation/using-docker.htmlJeroenH schreef op zondag 6 maart 2022 @ 12:00:
Weet iemand een meer uitgebreide stap-voor-stap handleiding voor installatie van DSMR reader in een docker container? Met zo'n beetje de hele ochtend Googlen heb ik nog niet iets kunnen vinden wat me verder helpt....
Verwacht komende week 600 wifi en 100+ ethernet te hebben. Hou mijn website in de gaten, of subscribe op het product, dan krijg je en mailtje zodra ze in de webshop komen. Ik probeer zo min mogelijk, tot geen zaken op het forum te doen (tegen de policies, mag nietZjemm schreef op dinsdag 8 maart 2022 @ 17:11:
@iMars wanneer heb jij die slimmelezer weer op voorraad? ik wil deze ook wel eens proberen met dsmr-reader
Is het je al gelukt? Ik zal je mijn docker config wel als DM sturen, kan je zo goed als 1-op-1 overnemen (wel mn wachtwoorden gesaniteerd natuurlijkJeroenH schreef op zondag 6 maart 2022 @ 12:00:
Mijn eerste/huidige DSMR reader installatie draait op een Raspberry Pi 4, welke een SD kaart als storage gebruikt. Die is al een tijd instabiel, en ik denk dat het komt doordat de SD kaart gaar is. Ik heb op een tweede Pi 4 een USB SSD aangesloten, en ben die nu aan het inrichten als vervanger van de oorspronkelijke Pi.
Omdat ik ook Home Assistant wil gaan draaien, wil ik zowel DSMR reader als Home Assistant in docker containers draaien. Ik ben docker nu aan het ontdekken, maar door mijn gebrek aan kennis van de onderliggende concepten kom ik er met de standaardhandleiding niet uit.
Weet iemand een meer uitgebreide stap-voor-stap handleiding voor installatie van DSMR reader in een docker container? Met zo'n beetje de hele ochtend Googlen heb ik nog niet iets kunnen vinden wat me verder helpt....
Uit de categorie "dat had ik al veel eerder moeten doen"

Ik denk dat je gelijk had, want na (te) lang aankwakkelen met een automatische dagelijkse reboot, toch hier en daar wat meetdata misgelopen, enz. was ik het zat. Ik heb de hele SD-kaart naar een USB SSD gekopieerd, en daarmee draait het nu al een kleine week 100% stabiel. Ik heb ook idee dat het oproepen van de DSMR reader website ook wat sneller is, dat is een kleine maar leuke extra bijvangst van deze actie.
Xtool D1 10w laser cutter - IoT moet nooit op internet - 4x HomeWizard plug-in batterij, totaal 10,8 kWh / 3200 watt / 3200 watt, aansturing met Home Assistant - Renault Twizy ± 10000 km per jaar
Bijvoorbeeld in plaats van:
1-0:1.7.0(00.678*kW)
dit:
1-0:1.7.0(00678*kW)
Ander type meter, dus misschien iets zwakker signaal, meer stoorsignalen die het signaal beïnvloeden, zoiets.SPT schreef op woensdag 16 maart 2022 @ 20:13:
Iemand een idee wat de oorzaak kan zijn van regelmatige leesfouten?
Met een grotere of kleinere pull-up weerstand kan het probleem maar zo over zijn.
Je CRC zal echter niet kloppen, dus je kunt de foutieve telegrammen op die manier eenvoudig filteren natuurlijk.
[ Voor 9% gewijzigd door Aiolos op 16-03-2022 21:22 ]
Stuur me een PM voor Wemos D1 shields voor het uitlezen van slimme meters, modbus apparaten of het aansturen van Itho mechanische ventilatie en wtw (zie ook V&A: https://tweakers.net/aanbod/user/47321/)
Ah, CRCAiolos schreef op woensdag 16 maart 2022 @ 21:21:
[...]
Ander type meter, dus misschien iets zwakker signaal, meer stoorsignalen die het signaal beïnvloeden, zoiets.
Met een grotere of kleinere pull-up weerstand kan het probleem maar zo over zijn.
Je CRC zal echter niet kloppen, dus je kunt de foutieve telegrammen op die manier eenvoudig filteren natuurlijk.
Wist niet dat die functionaliteit er was. Gaat dan zeker lukken om het op te lossen. Bedankt.
DSMR 4 en 5 hebben CRC, DSMR 2 en 3 nietSeptillion schreef op donderdag 17 maart 2022 @ 14:02:
@SPT Niet van een oudere SMR versie naar SMR 5.0 gegaan en dus nu hogere baudrate?
Ik heb toch maar een IrDA FTDI kabeltje gekocht en op mijn Pi4 aangesloten. Nu probeer ik in python de meter uit te lezen, en ik vind van alles waaronder bv deze python library.JeroenH schreef op donderdag 11 november 2021 @ 14:24:
Ik heb een Kamstrup Multical 403,
Ik kom er echter niet uit hoe ik dat moet gebruiken, welke commando's daar in zitten enz. (Geldt voor bijna alle libraries die ik op dat github vindt, zoek ik niet goed of is de documentatie vaak niet briljant?)
Heeft iemand een tip hoe ik simpele communicatie met de meter voor elkaar krijg?
Xtool D1 10w laser cutter - IoT moet nooit op internet - 4x HomeWizard plug-in batterij, totaal 10,8 kWh / 3200 watt / 3200 watt, aansturing met Home Assistant - Renault Twizy ± 10000 km per jaar
Mijn vraag is of er een lite-versie is van dsmrreader? Ik wil niet een hele django suite installeren.
Het liefst heb ik een oplossing die de meter uitleest en naar MQTT pusht, zodat ik daarna met nodered etc de data kan beheren. (ik weet dat dsmrreader dat kan, maar dan moet ik het hele pakket installeren).
Als er nog niet zo'n oplossing bestaat, dan ga ik wellicht proberen om de functionaliteit uit dsmmrreader te porten naar een standalone oplossing.
De meter die is geinstallerd is een Kaifa SMR5.0 CDMA 3-Phase
Ik kan via ruwe serial uitlezing zien dat het werkt:
sudo python3 -m serial.tools.miniterm /dev/ttyUSB0 115200 --xonxoff
1-3:0.2.8(50)
0-0:1.0.0(220321145048W)
0-0:96.1.1(4530303630313030303034363636353231)
1-0:1.8.1(000000.000*kWh)
1-0:1.8.2(000001.631*kWh)
1-0:2.8.1(000000.000*kWh)
1-0:2.8.2(000000.000*kWh)
0-0:96.14.0(0002)
1-0:1.7.0(00.397*kW)
1-0:2.7.0(00.000*kW)
0-0:96.7.21(00001)
0-0:96.7.9(00000)
1-0:99.97.0(0)(0-0:96.7.19)
1-0:32.32.0(00000)
1-0:52.32.0(00001)
1-0:72.32.0(00000)
1-0:32.36.0(00000)
1-0:52.36.0(00000)
1-0:72.36.0(00000)
0-0:96.13.0()
1-0:32.7.0(234.4*V)
1-0:52.7.0(235.1*V)
1-0:72.7.0(236.2*V)
1-0:31.7.0(001*A)
1-0:51.7.0(000*A)
1-0:71.7.0(000*A)
1-0:21.7.0(00.300*kW)
1-0:41.7.0(00.073*kW)
1-0:61.7.0(00.023*kW)
1-0:22.7.0(00.000*kW)
1-0:42.7.0(00.000*kW)
1-0:62.7.0(00.000*kW)
0-1:24.1.0(003)
0-1:96.1.0(00)
0-1:24.2.1(220321145010W)(02880.116*m3)
!1510
/KFM5KAIFA-METER
Je dient eerst alle waarden om te zetten naar mqtt topics. Dat is een hele klus. Je had beter een slimme meter wifi gateway kunnen aanschaffen.chmistry schreef op maandag 21 maart 2022 @ 15:19:
Er is zojuist bij mij een 3 fase aansluiting gerealiseerd. Ik was van plan om dan gelijk met energie meten te beginnen dus een goedkope P1 kabel uit China besteld (11 euro ongeveer) en op een raspberry pi 4 aangesloten.
Mijn vraag is of er een lite-versie is van dsmrreader? Ik wil niet een hele django suite installeren.
Het liefst heb ik een oplossing die de meter uitleest en naar MQTT pusht, zodat ik daarna met nodered etc de data kan beheren. (ik weet dat dsmrreader dat kan, maar dan moet ik het hele pakket installeren).
Als er nog niet zo'n oplossing bestaat, dan ga ik wellicht proberen om de functionaliteit uit dsmmrreader te porten naar een standalone oplossing.
De meter die is geinstallerd is een Kaifa SMR5.0 CDMA 3-Phase
Ik kan via ruwe serial uitlezing zien dat het werkt:
sudo python3 -m serial.tools.miniterm /dev/ttyUSB0 115200 --xonxoff
1-3:0.2.8(50)
0-0:1.0.0(220321145048W)
0-0:96.1.1(4530303630313030303034363636353231)
1-0:1.8.1(000000.000*kWh)
1-0:1.8.2(000001.631*kWh)
1-0:2.8.1(000000.000*kWh)
1-0:2.8.2(000000.000*kWh)
0-0:96.14.0(0002)
1-0:1.7.0(00.397*kW)
1-0:2.7.0(00.000*kW)
0-0:96.7.21(00001)
0-0:96.7.9(00000)
1-0:99.97.0(0)(0-0:96.7.19)
1-0:32.32.0(00000)
1-0:52.32.0(00001)
1-0:72.32.0(00000)
1-0:32.36.0(00000)
1-0:52.36.0(00000)
1-0:72.36.0(00000)
0-0:96.13.0()
1-0:32.7.0(234.4*V)
1-0:52.7.0(235.1*V)
1-0:72.7.0(236.2*V)
1-0:31.7.0(001*A)
1-0:51.7.0(000*A)
1-0:71.7.0(000*A)
1-0:21.7.0(00.300*kW)
1-0:41.7.0(00.073*kW)
1-0:61.7.0(00.023*kW)
1-0:22.7.0(00.000*kW)
1-0:42.7.0(00.000*kW)
1-0:62.7.0(00.000*kW)
0-1:24.1.0(003)
0-1:96.1.0(00)
0-1:24.2.1(220321145010W)(02880.116*m3)
!1510
/KFM5KAIFA-METER
https://smartgateways.nl/product/slimme-meter-wifi-gateway/
Voor een beetje meer wordt dan alles voor je geregeld inclusief de crc check e.d.. Je kunt dan direct met node-red aan de slag, eventueel aangevuld met influxdb en grafana. Er staan mooie voorbeelden online van mensen die prachtige dashboards hiermee maken.
https://mesd.ag/create-a-dashboard-for-your-smart-meter/
/f/image/L0jmpPAdMwtQUpWMKeWgbFgK.png?f=fotoalbum_large)
Het lijkt erop dat dsmr-reader gebaseerd is op https://github.com/ndokter/dsmr_parser wat een low level parser lijkt te zijn. Ik ga hier eens mee experimenteren.
Ik heb zelf een ESP8266 aan de meter hangen die niets anders doet dan het telegram bericht host als JSON.chmistry schreef op maandag 21 maart 2022 @ 15:50:
Dank je voor je suggestie! Ik ben niet bang voor wat programmeerwerk, maar wil niet het wiel opnieuw uitvinden, vandaar mijn vraag.
Het lijkt erop dat dsmr-reader gebaseerd is op https://github.com/ndokter/dsmr_parser wat een low level parser lijkt te zijn. Ik ga hier eens mee experimenteren.
Ik verander nog wel eens van setup en data collection en JSON werkt eigenlijk altijd met wat ik wil (compatible met alles).
Kafia -> dsmr_mqtt -> mosquitto -> NodeRed -> influxdb -> grafana
[ Voor 3% gewijzigd door chmistry op 22-03-2022 16:42 ]
Pinnen zijn als volgt:
Wemos | P1
5V | 5V
Gnd | Gnd
3,3v | rts
5D | Rtx
Serial output:
https://user-images.githu...6e0-b5f7-49f97bf9b49b.png
Code:
https://user-images.githu...ce5-b7a4-58a8931c40ae.png
Heeft iemand hier een oplossing voor, alvast bedankt!
DSMR 4.0/4.2?
115200 8N1:
Baudrate = 115200
Data bits = 8
Parity = None
Stop bits = 1
Softserial is ruk, niet gebruiken. Gewoon de hardware serieel gebruiken. Ook geeft de meter een 5v signaal, het is beter voor je esp om dat met een transistor de 3,3v lijn mee te laten schakelen. Maar dat maakt denk ik nu niet uit voor je probleem.aygorijdert schreef op dinsdag 22 maart 2022 @ 19:51:
Hoi, ik wil een Iskra am550 uitlezen met een wemos D1 mini. Ik zie een hoop guides op het internet maar kom er toch niet helemaal uit. Ik heb het voor elkaar gekregen om via een P1 poort het uit te lezen op de wemos D1 mini, echter komen de telegrammen met wisselvallige gegevens en nooit met een volledige telegram binnen.
Pinnen zijn als volgt:
Wemos | P1
5V | 5V
Gnd | Gnd
3,3v | rts
5D | Rtx
Serial output:
https://user-images.githu...6e0-b5f7-49f97bf9b49b.png
Code:
https://user-images.githu...ce5-b7a4-58a8931c40ae.png
Heeft iemand hier een oplossing voor, alvast bedankt!
Nu zie ik hierboven de gemaakte dashboards in Grafana, dat ziet er toch wel wat gelikter uit dan in HA.
Iemand ervaring met het uitlezen van de rest api en de data visualiseren via Grafana?
Maar in mijn test bleek SoftSerial ook gewoon te veel problemen te hebben met het missen van bytes. Een oplossing is om just SoftSerial te gebruiken voor de PC communicatie en de meter aan Serial te hangen. Met Serial.swap() kan je 'Serial' naar D7 (RXI) en D8 (TXO) verplaatsen. Vervolgens kan je op RX/GPIO3 en TX/GPIO1 een SoftSerial aanmaken.
Overigens moet je het signaal uit de meter zelf nog pull-uppen en inverteren. De request lijn kan je gewoon direct aan de 5v hangen.
[ Voor 19% gewijzigd door Septillion op 23-03-2022 10:49 ]
Ik krijg nu inderdaad gegevens in de serial, echter wanneer ik de gegevens probeer te inverten krijg ik niks meer binnen in mijn serial. Ik heb dit schema na gebouwd.
/f/image/smgpQa33NSulHrZ9q0N31pvU.png?f=fotoalbum_large)
Septillion schreef op woensdag 23 maart 2022 @ 10:45:
Overigens moet je het signaal uit de meter zelf nog pull-uppen en inverteren. [..]
En daar de ESP 3v3 is moet je de 74hc04 voeden met 3v3. De pull-up zal dan ook naar 3v3 moeten! De ESP kan je met wel voeden met de 5V uit de meter (op de 5V pin). Ook kan een extra 100nF bij een chip nooit kwaad. Zelf heb ik gewoon een BC547 als inverter gebruikt.
Bedankt voor de snelle reactie.
Ik heb de inverter gevoed met 3.3v en ook de pull-up, vooralsnog blijf ik het probleem houden dat ik geen gegevens binnen krijg wanneer ik met de inverter werk.
Dit krijg ik binnen in de serial wanneer ik zonder inverter werk:
/f/image/jblH0mNPNKH0oGDpJmPZliwt.png?f=fotoalbum_large)
En heb je de inverter nu op Serial zitten met een swap naar D7? En dan door naar een SoftSerial naar de PC?
Overigens zou je dat gewoon volle 8 bit door moeten kunnen sturen.
[ Voor 9% gewijzigd door Septillion op 23-03-2022 11:58 ]
Ik heb het niet geswapt en of naar de PC verstuurd naar SoftSerial. De meterkast staat buitenshuis (is wat onhandig.)
Om alles even wat duidelijk in kaart te brengen heb ik een foto mee gestuurd (even snel de benaming erbij gezet met pijltjes van de aansluiting.) 3v3 zit de pull up kabel bij.
Bij het inverter deel:
Heb ik de p1 poort die de gegevens via telegram uitstuurt aangesloten op de eerste pin van de inverter. De tweede pin van de inverter heb ik vervolgens aangesloten met de Wemos D1 mini op pin RX. Echter komt er niks binnen in de Serial.
:strip_exif()/f/image/Eo6ngZdyu9jYYjZGfzkA9NPc.jpg?f=fotoalbum_large)
En je zal dus de data lijn vanuit de meter de inverter in moeten voorzien van pull up (naar 3v3). Iets van 10k zou prima moeten zijn.
En waar stuur jij die 3V3 nog meer heen? Deze is alleen nodig voor de inverter. Op de data request lijn van de meter moet je 5V aanbieden.
Het is me eindelijk gelukt om het uit te printen in een telegram. Nu kamp ik alleen met het probleem dat hij de waaardes niet indeelt in verschillende variabelen.
De Serial.print(input); print de gehele telegram uit. De if statement if (sscanf(buffer,"1-0:1.8.1(%ld.%ld" ,&tl, &tld)==2) lijkt alleen niet te werken want de Serial.print(mEVLT); wordt niet uitgeprint.
Enig idee.
1
2
3
4
5
6
7
8
9
10
11
12
13
| if (Serial.available()) { char(input) = Serial.read(); input &= ~(1 << 7); char inChar = (char)input; //Serial.print(input); if (sscanf(buffer,"1-0:1.8.1(%ld.%ld" ,&tl, &tld)==2){ tl *= 1000; tl += tld; mEVLT = tl; Serial.print(mEVLT); } } |
Kan je ven alle code plaatsen in code tags? Zo weinig chocola van te maken.
1
2
3
4
5
6
7
8
9
10
11
12
13
14
15
16
17
18
19
20
21
22
23
24
25
26
27
28
29
30
31
32
| if (Serial.available()) { char(input) = Serial.read(); input &= ~(1 << 7); char inChar = (char)input; //Serial.print(input); if (sscanf(buffer,"1-0:1.8.1(%ld.%ld" ,&tl, &tld)==2){ tl *= 1000; tl += tld; mEVLT = tl; Serial.print(mEVLT); } // 1-0:1.8.2 = Elektra verbruik hoog tarief (DSMR v4.0) if (sscanf(buffer,"1-0:1.8.2(%ld.%ld" ,&tl, &tld)==2){ tl *= 1000; tl += tld; mEVHT = tl; } // 1-0:1.7.0 = Electricity consumption actual usage (DSMR v4.0) if (sscanf(buffer,"1-0:1.7.0(%ld.%ld" ,&tl , &tld) == 2) { mEAV = (tl*1000)+tld; } // 0-1:24.2.1 = Gas (DSMR v4.0) on Kaifa MA105 meter if (strncmp(buffer, "0-1:24.2.1", strlen("0-1:24.2.1")) == 0) { if (sscanf(strrchr(buffer, '(') + 1, "%d.%d", &tl, &tld) == 2) { mG = (tl*1000)+tld; } } |
1
2
3
4
5
6
7
8
9
10
11
12
13
14
15
16
17
18
19
20
21
22
23
24
25
26
27
28
29
30
31
32
33
34
35
36
37
38
39
40
41
42
43
44
45
46
47
48
49
50
51
52
53
54
55
56
57
58
59
60
61
62
63
64
65
66
67
68
69
70
71
72
73
74
75
76
77
78
79
80
81
82
83
84
85
86
87
88
89
90
91
92
93
94
95
96
97
98
99
100
101
102
103
104
105
106
107
108
109
110
111
112
113
114
115
116
117
118
119
120
121
122
123
124
125
126
127
128
129
130
131
132
133
134
135
136
137
138
139
140
141
142
143
144
145
146
147
148
149
150
| #include <SPI.h> #include <ESP8266WiFi.h> const char* ssid = ""; // Your ssid const char* password = ""; // Your Password WiFiServer server(80); // setup webserver on wifi char input; // incoming serial data (byte) bool readnextLine = false; #define BUFSIZE 75 char buffer[BUFSIZE]; //Buffer for serial data to find \n . int bufpos = 0; // Vars to store meter readings long mEVLT=0; //Meter reading Electrics - Elektra verbruik dagtarief (Fluvius) - Totale afname van energie in kWh dagtarief long mEVHT=0; //Meter reading Electrics - Elektra verbruik nachttarief (Fluvius) - Totale afname van energie in kWh nachttarief long mEOLT=0; //Meter reading Electrics - Elektra opbrengst dagtarief (Fluvius) - Totale injectie van energie in kWh dagtarief long mEOHT=0; //Meter reading Electrics - Elektra opbrengst nachttarief (Fluvius) - Totale injectie van energie in kWh nachttarief long mEAV=0; //Meter reading Electrics - Actueel verbruik (Fluvius) - Afgenomen ogenblikkelijk vermogen in kW long mEAT=0; //Meter reading Electrics - Actuele teruglevering (Fluvius) - Geïnjecteerd ogenblikkelijk vermogen in kW long mG=0; //Meter reading Gas long lastTime = 0; // will store last time long interval = 5000; // interval to update webserver (milliseconds) void setup(){ Serial.begin(115200); Serial.print("Connecting to ");Serial.println(ssid); WiFi.mode(WIFI_STA); WiFi.begin(ssid, password); while (WiFi.status() != WL_CONNECTED) { delay(500); Serial.print("."); } Serial.println("WiFi connected"); server.begin(); Serial.println("Server started"); Serial.println(WiFi.localIP()); // Print the IP address } void decodeTelegram() { // Serial.println("Open telegram p1 poort"); long tl = 0; long tld =0; if (Serial.available()){ input = Serial.read(); input &= ~(1 << 7); char inChar = (char)input; //Serial.print(input); //Volledige telegram uit slimme meter buffer[bufpos] = input&127; // Fill buffer up to and including a new line (\n) bufpos++; if(input == '\n'){ // We received a new line (data up to \n) if(sscanf(buffer,"1-0:1.8.1(%ld.%ld" ,&tl, &tld)==2){ tl *= 1000; tl += tld; mEVLT = tl; Serial.print("mEVLT Laag tarief : ");Serial.print(mEVLT);Serial.println(" Watt"); } // 1-0:1.8.2 = Elektra verbruik hoog tarief (DSMR v4.0) if(sscanf(buffer,"1-0:1.8.2(%ld.%ld" ,&tl, &tld)==2){ tl *= 1000; tl += tld; mEVHT = tl; Serial.print("mEVHT Hoog tarief: ");Serial.print(mEVHT);Serial.println(" Watt"); } // 1-0:2.8.1 = Elektra verbruik laag tarief (DSMR v4.0) if(sscanf(buffer,"1-0:2.8.1(%ld.%ld" ,&tl, &tld)==2){ tl *= 1000; tl += tld; mEOLT = tl; Serial.print("TmEVLT zonnepaneel Laag tarief : ");Serial.print(TmEVLT);Serial.println(" Watt"); } // 1-0:2.8.2 = Elektra verbruik hoog tarief (DSMR v4.0) if(sscanf(buffer,"1-0:2.8.2(%ld.%ld" ,&tl, &tld)==2){ tl *= 1000; tl += tld; mEOHT = tl; Serial.print("TmEVHT Zonnepaneel Hoog tarief: ");Serial.print(TmEVHT);Serial.println(" Watt"); } // 1-0:1.7.0 = Electricity consumption actual usage (DSMR v4.0) if(sscanf(buffer,"1-0:1.7.0(%ld.%ld" ,&tl , &tld) == 2){ mEAV = (tl*1000)+tld; Serial.print("mEAV Actueel : ");Serial.print(mEAV);Serial.println(" Watt"); } // 1-0:2.7.0 = Electricity consumption actual usage (DSMR v4.0) if(sscanf(buffer,"1-0:2.7.0(%ld.%ld" ,&tl , &tld) == 2){ mEAT = (tl*1000)+tld; Serial.print("TmEAV Zonnepaneel Actueel : ");Serial.print(TmEAV);Serial.println(" Watt"); } // 0-1:24.2.1 = Gas (DSMR v4.0) on Kaifa MA105 meter if(strncmp(buffer, "0-1:24.2.1", strlen("0-1:24.2.1")) == 0) { if (sscanf(strrchr(buffer, '(') + 1, "%d.%d", &tl, &tld) == 2) { mG = (tl*1000)+tld; Serial.print("Gas : ");Serial.print(mG);Serial.println(" m3"); } } // Empty buffer again (whole array) for (int i=0; i<75; i++){ buffer[i] = 0; } bufpos = 0; } } } void loop(){ decodeTelegram(); if(millis() - lastTime > interval) { lastTime = millis(); httpRequest(); } } void httpRequest(){ WiFiClient client = server.available(); client.println("HTTP/1.1 200 OK"); client.println("Content-Type: text/html"); client.println("Connection: close"); // the connection will be closed after completion of the response client.println("Refresh: 5"); // refresh the page automatically every 5 sec client.println(); client.println("<!DOCTYPE HTML>"); client.println("<html>"); client.print("<p style='text-align: center;'> </p>"); client.print("<p style='text-align: center;'><span style='color: #0000ff;'><strong style='font-size: large;'>Dag tarief = "); client.println(mEVLT); client.print("<p style='text-align: center;'><span style='color: #0000ff;'><strong style='font-size: large;'>nacht tarief = "); client.println(mEVHT); client.print("<p style='text-align: center;'><span style='color: #0000ff;'><strong style='font-size: large;'>Opbrengst dagtarief = "); client.println(mEOLT); client.print("<p style='text-align: center;'><span style='color: #0000ff;'><strong style='font-size: large;'>Opbrengst nachtarief = "); client.println(mEOHT); client.print("<p style='text-align: center;'><span style='color: #0000ff;'><strong style='font-size: large;'>Actueel verbruik = "); client.println(mEAV); client.print("<p style='text-align: center;'><span style='color: #0000ff;'><strong style='font-size: large;'>Actueel teruglevering = "); client.println(mEAT); client.print("<p style='text-align: center;'><span style='color: #0000ff;'><strong style='font-size: large;'>Gas = "); client.println(mG); client.println("</html>"); } |
FOUTMELDING IN SERIAL:
/f/image/K1oZUMWN5wE8OIEgfQXpBr3G.png?f=fotoalbum_large)
MQTT is misschien simpeler om met een library te gebruiken, dan hoef je niet het wiel opnieuw uit te vinden:
https://github.com/knolleary/pubsubclient
Dit is het artikel waarin het gebruikt wordt: https://www.instructables...ing-Using-MQTT-and-ESP82/
Hij kreeg van mijn slimme meter helaas niet genoeg power om op zichzelf te werken, dus hangt aan een kleine voeding, maar los daarvan ben ik er erg tevreden over.
De data heeft veel detail en Home Assistant detecteerde 'm automatisch na het instellen van de SSID.
Hij loopt nu een week of twee mee en het heeft toch leuk inzicht.
En heb je de exception al door de decoder gehaald?
Hele gevaarlijke die ik in je code zie is dat je nooit checkt of 'bufpos' groter is dan 'BUFSIZE'.
Nog een gevaarlijke, je sluit de string niet af met een nullchr.
En volgens mij no geen probleem, als er geen client is dan zal 'server.available()' dus een nllptr terug geven waar je vervolgens wel methodes van probeert aan te roepen... Ik heb altijd ESP8266WebServer gebruikt daarvoor.
Je doet ook nu 2 keer het MSB van je ontvangen char knippen/masken. Volgens mij is één keer al niet nodig, laat staan twee keer...
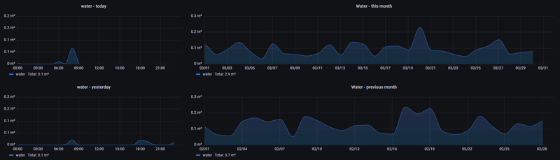
Dit is dus voor gas en elektriciteit. Mijn water meet ik nog met een eigen pulsteller (esp8266 bordje). En het regenwater wordt via een druksensor gemeten.
In Grafana heb ik dan wat dashboards:
/f/image/MpKWObrtuTFU7KVueVtdht6G.png?f=fotoalbum_large)
/f/image/8ATNz5Sh8tAbutBnw9po2UEe.png?f=fotoalbum_large)
/f/image/nhBBDAMUBDKlcu4nDNtWfmQm.png?f=fotoalbum_large)
/f/image/znP36pVvd49tpYzPJwNMJo1y.png?f=fotoalbum_large)
Daarlangs heb ik nog wat dashboards die de data van m'n zonnepanelen en batterijen in kaart brengen en om zicht te krijgen op de kosten.
Dat ziet er netjes uit! Leuk om te zien dat mensen zo’n mooie dashboards maken met de smart gateways!wars schreef op woensdag 30 maart 2022 @ 10:03:
Sinds ik m'n digitale meter heb (december 2021), heb ik meteen gebruik gemaakt van kant-en-klare hardware. Leek me een stuk eenvoudiger dan zelf wat in elkaar te knutselen. Deze gateway duwt zijn data via MQTT naar mijn influxdb (openHAB zit hier nog tussen).
Dit is dus voor gas en elektriciteit. Mijn water meet ik nog met een eigen pulsteller (esp8266 bordje). En het regenwater wordt via een druksensor gemeten.
In Grafana heb ik dan wat dashboards:
[Afbeelding]
[Afbeelding]
[Afbeelding]
[Afbeelding]
Daarlangs heb ik nog wat dashboards die de data van m'n zonnepanelen en batterijen in kaart brengen en om zicht te krijgen op de kosten.
Dit draait op een proxmox server als een Ubuntu VM.
Nu wil ik DSMR-reader omzetten naar docker alleen wil ik natuurlijk geen statistieken kwijt raken.
Iemand dit al eens gedaan?
Ik kan in de docs niks vinden over het exporteren van de database wel over het importeren.
[ Voor 13% gewijzigd door The Executer op 10-04-2022 20:32 ]
"We don't make mistakes; we just have happy accidents" - Bob Ross
Ik gebruik de Dropbox backup. Die is gewoon SQL en kun je importeren in een nieuwe docker installatie.ComTech schreef op zondag 10 april 2022 @ 12:42:
Ik maak al lange tijd gebruik van DSMR-reader om mijn slimme meter uit te lezen.
Dit draait op een proxmox server als een Ubuntu VM.
Nu wil ik DSMR-reader omzetten naar docker alleen wil ik natuurlijk geen statistieken kwijt raken.
Iemand dit al eens gedaan?
Ik kan in de docs niks vinden over het exporteren van de database wel over het importeren.
Een backup is dus eigenlijk een export.
4,8kW ZO-NW PVOutput 8x300Wp ZO 12 graden. 8x300Wp NW 12 graden.
Dropbox gebruikte ik al en heb ook handmatig een lokale backup gemaakt.vliegnerd schreef op zondag 10 april 2022 @ 21:05:
[...]
Ik gebruik de Dropbox backup. Die is gewoon SQL en kun je importeren in een nieuwe docker installatie.
Een backup is dus eigenlijk een export.
Maar hoe importeer ik die dan weer ik de dsmr-docker container.
Er zijn 2 containers 1 voor de database en 1 voor DSMR Reader.
Je hoeft alleen de database terug te zetten. Daar staat ook de config in:ComTech schreef op zondag 10 april 2022 @ 22:54:
[...]
Dropbox gebruikte ik al en heb ook handmatig een lokale backup gemaakt.
Maar hoe importeer ik die dan weer ik de dsmr-docker container.
Er zijn 2 containers 1 voor de database en 1 voor DSMR Reader.
Dit is mijn .txt file waarin de beschrijving staat. Je kunt de commando's copy-pasten als je in dezelfde map als docker-compose.yml staat. Het commentaar wel verwijderen
Let op: 6008 zijn de eerste vier tekens van mijn docker container. Je vindt jouw eigen container met docker ps. De rest vervangen door jouw code. Ook het pad naar de database backup moet je even handmatig aanpassen aan jouw versie
(Dat zoek/vervang ik al in notepad, de rest copy-paste ik)
1
2
3
4
5
6
7
8
9
10
| Backup terugzetten: screen # dit gaat wel even duren docker ps --> dsmrdb is 6008 docker-compose stop dsmr docker exec 6008 dropdb dsmrreader -U dsmrreader docker exec 6008 createdb -O dsmrreader dsmrreader -U dsmrreader (de backup staat in Dropbox/Apps/) zcat ~/dsmrreader-postgresql-backup-Friday.sql.gz | docker exec -i 6008 psql -U dsmrreader (dit duurt wel even) docker-compose up -d |
Let op: Hier staat ook 'dropdb' in. Je oude database wordt weggegooid. Zorg dus dat je een backup hebt.
[ Voor 8% gewijzigd door vliegnerd op 11-04-2022 09:48 ]
4,8kW ZO-NW PVOutput 8x300Wp ZO 12 graden. 8x300Wp NW 12 graden.
In de grafieken zie ik echter alleen gas verbruik onder historie.Ik heb geen grafieken voor elektriciteitsverbruik.
Duurt dit even voordat deze verwerkt worden of hoe gaat dit?
![]() | ![]() |
Nu krijg ik de blauwe tekst (relative time) wel naar "this week so far" met
now/w
7d
Hoe is dit op te lossen?
Een paar maanden geleden hier al eens gedropt. Het gebruik van de Slimmelezer+ lag bij mij even op de plank. Maar onlangs weer eens wat zitten puzzelen.marapuru schreef op woensdag 9 februari 2022 @ 19:47:
[...]
Dat had ik ook begrepen. Echter blijft deze nu al 24 uur op dezelfde waarde hangen. Dus dat lijkt niet helemaal te kloppen.
[Afbeelding]
Ik heb de lezer geflashed naar ESPLink, maar ook daarmee krijg ik geen nieuwe waardes van mijn gas door.
Opmerkelijk is wel dat de initiele waarde wel lijkt door te komen. Heeft iemand nog tips waar ik zou moeten kijken / wat ik kan doen om de waardes toch terug te krijgen?
Ik ben een redelijke noob wat ESP spul aangaat en ook met home assistant ben ik niet 24/7 bezig.
Krijg je wel telegrammen binnen als je telnet naar de SlimmeLezer? Als je namelijk wel data binnen krijgt, maar niet je gaswaardes, kan het zijn dat je gasmeter niet goed gekoppeld is.marapuru schreef op vrijdag 13 mei 2022 @ 14:21:
[...]
Een paar maanden geleden hier al eens gedropt. Het gebruik van de Slimmelezer+ lag bij mij even op de plank. Maar onlangs weer eens wat zitten puzzelen.
Ik heb de lezer geflashed naar ESPLink, maar ook daarmee krijg ik geen nieuwe waardes van mijn gas door.
Opmerkelijk is wel dat de initiele waarde wel lijkt door te komen. Heeft iemand nog tips waar ik zou moeten kijken / wat ik kan doen om de waardes toch terug te krijgen?
Ik ben een redelijke noob wat ESP spul aangaat en ook met home assistant ben ik niet 24/7 bezig.
Ook worden de gaswaardes niet zo snel ge-update als de rest. Dus dan zie je wel variatie in je electriciteitswaardes, maar niet meteen in je gas.
Ik ga het direct eens proberen.iMars schreef op zaterdag 14 mei 2022 @ 14:58:
[...]
Krijg je wel telegrammen binnen als je telnet naar de SlimmeLezer? Als je namelijk wel data binnen krijgt, maar niet je gaswaardes, kan het zijn dat je gasmeter niet goed gekoppeld is.
Ook worden de gaswaardes niet zo snel ge-update als de rest. Dus dan zie je wel variatie in je electriciteitswaardes, maar niet meteen in je gas.
Er komt best het een en ander binnen. Hoe kan ik zien wat de gaswaardes zijn?
Niet geheel onrelevant, ik krijg in mijn eneco app wel dagelijks gaswaardes te zien. Dus blijkbaar is het wel op een manier uit te lezen
1
2
3
4
5
6
7
8
9
10
11
12
13
14
15
16
17
18
19
20
21
22
23
24
25
26
27
28
| 1-3:0.2.8(50) 0-0:1.0.0(***************) 0-0:96.1.1(***************) 1-0:1.8.1(005080.113*kWh) 1-0:1.8.2(004280.676*kWh) 1-0:2.8.1(000000.021*kWh) 1-0:2.8.2(000000.000*kWh) 0-0:96.14.0(0001) 1-0:1.7.0(00.559*kW) 1-0:2.7.0(00.000*kW) 0-0:96.7.21(00010) 0-0:96.7.9(00005) 1-0:99.97.0(2)(0-0:96.7.19)(***************)(****************s)(***************)(0****************s) 1-0:32.32.0(00006) 1-0:32.36.0(00001) 0-0:96.13.0() 1-0:32.7.0(242.9*V) 1-0:31.7.0(002*A) 1-0:21.7.0(00.559*kW) 1-0:22.7.0(00.000*kW) 0-1:24.1.0(003) 0-1:96.1.0(******************************) 0-1:24.2.1(******************************)(02532.711*m3) 0-2:24.1.0(003) 0-2:96.1.0(******************************) 0-2:24.2.1(******)(00439.054*m3) !511D /ISK5\2M550E-1012 |
[ Voor 51% gewijzigd door marapuru op 14-05-2022 16:11 ]
Is er een manier om dat tweede getal uit te lezen (al dan niet direct in Home Assistant)?
[ Voor 8% gewijzigd door marapuru op 14-05-2022 16:00 ]
Wilde al reageren om het te anonimiserenmarapuru schreef op zaterdag 14 mei 2022 @ 15:35:
[...]
Ik ga het direct eens proberen.
Er komt best het een en ander binnen. Hoe kan ik zien wat de gaswaardes zijn?
Niet geheel onrelevant, ik krijg in mijn eneco app wel dagelijks gaswaardes te zien. Dus blijkbaar is het wel op een manier uit te lezen
code:
1 2 3 4 5 6 7 8 9 10 11 12 13 14 15 16 17 18 19 20 21 22 23 24 25 26 27 28 1-3:0.2.8(50) 0-0:1.0.0(22***************14S) 0-0:96.1.1(4***************139) 1-0:1.8.1(005080.113*kWh) 1-0:1.8.2(004280.676*kWh) 1-0:2.8.1(000000.021*kWh) 1-0:2.8.2(000000.000*kWh) 0-0:96.14.0(0001) 1-0:1.7.0(00.559*kW) 1-0:2.7.0(00.000*kW) 0-0:96.7.21(00010) 0-0:96.7.9(00005) 1-0:99.97.0(2)(0-0:96.7.19)(19***************3808S)(0000001091*s)(211***************4S)(0000002613*s) 1-0:32.32.0(00006) 1-0:32.36.0(00001) 0-0:96.13.0() 1-0:32.7.0(242.9*V) 1-0:31.7.0(002*A) 1-0:21.7.0(00.559*kW) 1-0:22.7.0(00.000*kW) 0-1:24.1.0(003) 0-1:96.1.0(4730***************3139) 0-1:24.2.1(211***************07S)(02532.711*m3) 0-2:24.1.0(003) 0-2:96.1.0(47303***************35363230) 0-2:24.2.1(220514154505S)(00439.054*m3) !511D /ISK5\2M550E-1012
Maar is het niet zo dat Home Assistant nu ook twee gasmeter sensoren laat zien?
Ik heb geen ervaring met dubbele gasmeters.
Ik neem aan dat je gebruik maakt van de integratie DSMR Slimme Meter?
Ja klopt, 'DSMR Slimmer Meter integratie' heb ik er in hangen. Maar daar kan ik, voor zover ik zie, niet iets in terugvinden waarmee ik het kanaal kan kiezen.iMars schreef op zaterdag 14 mei 2022 @ 16:06:
[...]
Wilde al reageren om het te anonimiseren
Maar is het niet zo dat Home Assistant nu ook twee gasmeter sensoren laat zien?
Ik heb geen ervaring met dubbele gasmeters.
Ik neem aan dat je gebruik maakt van de integratie DSMR Slimme Meter?
Ik zie wel op deze pagina: https://esphome.io/components/sensor/dsmr.html dat er een soort yaml achtige code is waarmee ik het channel zou kunnen 'setten'.
Heb alleen onlangs de SlimmeLezer+ geflashed naar ESPLink :-)
Enige idee hoe ik in ESP Link die aanpassing door kan voeren?
Niet, esp-link stuurt alle data door naar Home Assistant, dus is het de vraag hoe Home Assistant hier mee omgaat:marapuru schreef op zaterdag 14 mei 2022 @ 16:10:
[...]
Ja klopt, 'DSMR Slimmer Meter integratie' heb ik er in hangen. Maar daar kan ik, voor zover ik zie, niet iets in terugvinden waarmee ik het kanaal kan kiezen.
Ik zie wel op deze pagina: https://esphome.io/components/sensor/dsmr.html dat er een soort yaml achtige code is waarmee ik het channel zou kunnen 'setten'.
Heb alleen onlangs de SlimmeLezer+ geflashed naar ESPLink :-)
Enige idee hoe ik in ESP Link die aanpassing door kan voeren?
0-1:24.2.1: gasmeter op bus 1
0-2:24.2.1: gasmeter op bus 2
Als ik naar mijn testopstelling kijk, zie ik 2 devices onder mijn integratie hangen (1x elektriciteit, 1x gas):
:fill(white):strip_exif()/f/image/Y6jiAgb3iPFRSLR0yjONPOWY.png?f=user_large)
Bij jou zou ik er dan 3 verwachten (1x elektriciteit en 2x gas).
https://github.com/home-assistant/core/issues/67534
Dus ik ga daar nog maar eens even mee stoeienThe code loops trough all objects of the telegram specifications, but on the first hit in the telegram_data it stops. Instead of reading all lines and match those with the objects. So when it reads the first gas meter addressed on 0-1:24.2.1 it is a match and never parses the second gas meter 0-2:24.2.1.
Ah dat zegt genoeg! Zou ook zeggen probeer Frenck/Franck via Twitter of Discord aan te schietenmarapuru schreef op zaterdag 14 mei 2022 @ 17:33:
Ik heb de culprit gevonden:
https://github.com/home-assistant/core/issues/67534
[...]
Dus ik ga daar nog maar eens even mee stoeien
Met de instructies van het comment van subNiels op de hierboven gelinkte pagina.
Aangezien ik gebruik maak van een in Docker gehostte Home Assistant was het even stoeien met de terminal. Uiteindelijk de changes gemaakt, HA opnieuw gestart en daar stond plots de nieuwe waardes.A quick solution if you only want to read out one gas reading is to change the signature in obis_references.py
HOURLY_GAS_METER_READING = r'\d-\d:24.2.1.+?\r\n', by changing the \d: to the corresponding 'channel' it will read out the right one.
So for me and for @gilgamezh this should be OURLY_GAS_METER_READING = r'\d-2:24.2.1.+?\r\n'
for me this works as a charm at the moment also in combination with home assistant.
The file I had to alter on my HA install was: ./usr/local/lib/python3.9/site-packages/dsmr_parser/obis_references.py
after that restart HA.
Nu kan ik mooi mijn gasverbruik bijhouden tijdens deze warme dagen
Ik heb al jaren een nette home assistant setup draaien op een RPi4 en met een P1 kabel las ik mijn oudere slimme meter uit to gisteren....
Gisteren heb ik een Iskra Am550 gekregen omdat de oude meter het verouderde CDMA protocol had.
Op zich niks mis mee tot ik mijn P1 kabel erin stak en er dus geen data uit kwam richting home assistant!
eerst wat meer info over mijn setup
Ik heb zowel een rooted toon als thermostaat en home assistant die beide met mijn P1 poort willen praten via een splitter.
Nu heb ik een RJ11 kabeltje naar een RJ11 splitter lopen en een RJ11 poortje gaat naar mijn rooted toon en de andere ging naar mijn home assistant via een (RJ11) P1 kabel die ik jaren geleden bij een NL webshop he aangeschaft.
Momenteel krijgt mijn rooted toon netjes data binnen van de nieuwe meter via de splitter !
Maar wat ik ook doe zowel rechtstreeks van de meter naar mijn RPi dan wel via de splitter krijg ik geen data uit de meter.
Als ik beide kabels in de splitter doe krijgt de Toon nog steeds netjes data maar home assistant blijft blanco.
Nu heb ik een "nieuwe" kabel besteld dis volgens de NL webshop bedoeld is voor DSMR 5.0 meters dus misschien dat dat gaat helpen.
Maar ik lees in dit gehele topic zoveel verschillende verhalen dat ik de draad even kwijt ben en ja ik heb het hele topic all 31 pagina's gelezen!
Zo lees ik dat de kabel een RJ12 plug MOET hebben ipv RJ11? dit omdat het met stroom te maken zou hebben ?
Nu lees ik dat de kabel een weerstand moet hebben (dat heeft mijn oude kabel blijkbaar na het openmaken hiervan)
nu lees ik ook dat je niet een normale RJ11 (niet RJ12) splitter kan gebruiken en dat je een active splitter moet hebben?
Kunnen jullie mijn helpen met de volgende vragen te verduidelijken?
Kan ik met de nieuw gekochte kabel verwachten dat ik wel data krijg in zowel mijn home assistant als mijn toon? doormiddel van het gebruik van een goedkope RJ11 splitter ?
En if No hoe dan wel? en wat heb ik nodig?
AMD Ryzen 5800X3D, Gigabyte Aorus B550 ITX, AMD RX6900XT, 32GB Corsair DDR4
Heb je al een keer de kabel gewoon direct in de meter gedaan en toen gewoon even aan een computer?
En voor het HA deel, ik ken de directe integratie niet zo goed maar moet je daar niet nog aangeven op welke DSMR versie of baudrate de meter werkt? DSMR 5 is 115200 baud maar DSMR <5 is volgens mij een lagere snelheid.
AMD Ryzen 5800X3D, Gigabyte Aorus B550 ITX, AMD RX6900XT, 32GB Corsair DDR4
Mooie dashboards!wars schreef op woensdag 30 maart 2022 @ 10:03:
Sinds ik m'n digitale meter heb (december 2021), heb ik meteen gebruik gemaakt van kant-en-klare hardware. Leek me een stuk eenvoudiger dan zelf wat in elkaar te knutselen. Deze gateway duwt zijn data via MQTT naar mijn influxdb (openHAB zit hier nog tussen).
Dit is dus voor gas en elektriciteit. Mijn water meet ik nog met een eigen pulsteller (esp8266 bordje). En het regenwater wordt via een druksensor gemeten.
In Grafana heb ik dan wat dashboards:
[Afbeelding]
[Afbeelding]
[Afbeelding]
[Afbeelding]
Daarlangs heb ik nog wat dashboards die de data van m'n zonnepanelen en batterijen in kaart brengen en om zicht te krijgen op de kosten.
Ik gebruikte een eigen gebrouwen Prometheus exporter, maar kreeg mijn dashboard nooit netjes.
:strip_exif()/f/image/CzWKXJWYqELl1RDwIEZRi2JD.jpg?f=fotoalbum_large)
[ Voor 2% gewijzigd door GPX op 02-04-2024 14:37 . Reden: vervallen groepsmeter 'spijkergroep' vervangen door een andere actieve groepsmeter 'boulevardheuvelink', GPX 2apr2024 ]
De meter is DSMR 5 en het betreft een 1 fase aansluiting.
Van de week zijn er zonnepanelen gelegd en nu zie ik in Domoticz niet meer wat ik zou willen zien.
Zodra de panelen ook maar iets van stroom opleveren gaat "Usage" naar 0 en Power is gelijk aan "Delivery" maar dan negatief.
Ik had verwacht dat "Usage" het verbruik weer zou geven en "Power" een combinatie van "Usage - Delivery".
Zie ik iets over het hoofd of is dit een beperking van de meter/p1 lezer?
Zie b.v. dit screenshot:
:strip_exif()/f/image/6FwSjJDDV9DxMozPeFqdZYuG.jpg?f=fotoalbum_large)
Verbruik zou ongeveer 400 tot 500 Watt moeten zijn.
edit. Ik zie dat in de app de panelen ongeveer 590W opwekken. Zou "Delivery" dan opbrengst panelen - verbruik zijn?
Wil je weten wat je zelf verbruikt dien je ook te weten wat de omvormer opwekt.
Peigen gebruik = PPV - Pterugleveren
Of meer algemeen als je dat ook wilt weten wanneer de PV niets / niet genoeg doet:
Peigen gebruik = PPV + Pleveren - Pterugleveren
Je zal dus je PV ook in Domoticz moeten trekken om je eigen gebruik nog te kunnen zien. Als alternatief zou je nog een extra meter kunnen plaatsen voor je gebruikersgroepen en deze aan Domoticz koppelen om je eigen verbruik te meten.
Ik zie dat ze 500W opwekten toen en dan klopt het rekensommetje wel.
Kun je daarmee ook het verbruik (en liefst ook de spanningen) per fase uitlezen? Ik zoek voor mijn ouders nog iets simpels, maar dat uitlezen van het verbruik per fase is echt een eis.
WP: ME PUHZ-SW75YAA + ERSD-VM2D + EV-WP-TWS-1W 300; AC: ME MXZ-2F42VF + 2x MSZ-LN25VGV; PV: 14.08 kWp O/W + SMA STP 8.0; Vent: Zehnder Q600 ERV + Ubbink AirExcellent.
Ik heb hier nog een WEMOS D1 mini liggen die ik niet gebruik en nu wil ik die wel gaan gebruiken om de slimme meter uit te gaan lezen en deze gegevens doorgeven aan HomeAssistant.
Ik heb ook nog een oud telefoon kabeltje liggen 4 polig (of is dit dan weer een RJ10?), kan ik deze gewoon door midden knippen en hiervoor gebruiken (uiteraard wel de juiste kabels naar de juiste poorten) of denk ik te simpel?
[ Voor 3% gewijzigd door OmeAnne op 20-06-2022 11:50 ]