Acties:
  • 0 Henk 'm!

  • RudolfR
  • Registratie: Maart 2011
  • Laatst online: 20:07
@jossie67

Ik zie geen verschillen met mijn configuratie, behalve dan dat jij je IP als secret hebt geconfigureerd.
Ik zou denken dat dat standaard functionaliteit van HA is, maar misschien wordt dat in de Toon-component niet (goed) ondersteund...

Staat er in de logfile niet meer informatie over de fout?

code:
1
2
3
4
5
6
core-ssh:/config# cat climate.yaml
- platform: toon_climate
  name: Toon Thermostat
  host: x.x.x.x
  port: 10080
  scan_interval: 10
code:
1
2
3
4
5
core-ssh:/config# ls -l toon_climate/
total 12
-rw-r--r--    1 root     root             0 Mar 17  2019 __init__.py
drwxr-xr-x    2 root     root          4096 May  9  2019 __pycache__
-rw-r--r--    1 root     root          6252 May  8  2019 climate.py

Acties:
  • 0 Henk 'm!

  • jossie67
  • Registratie: Oktober 2006
  • Laatst online: 08-10 15:52
RudolfR schreef op maandag 11 november 2019 @ 07:57:
@jossie67

Ik zie geen verschillen met mijn configuratie, behalve dan dat jij je IP als secret hebt geconfigureerd.
Ik zou denken dat dat standaard functionaliteit van HA is, maar misschien wordt dat in de Toon-component niet (goed) ondersteund...

Staat er in de logfile niet meer informatie over de fout?

code:
1
2
3
4
5
6
core-ssh:/config# cat climate.yaml
- platform: toon_climate
  name: Toon Thermostat
  host: x.x.x.x
  port: 10080
  scan_interval: 10
code:
1
2
3
4
5
core-ssh:/config# ls -l toon_climate/
total 12
-rw-r--r--    1 root     root             0 Mar 17  2019 __init__.py
drwxr-xr-x    2 root     root          4096 May  9  2019 __pycache__
-rw-r--r--    1 root     root          6252 May  8  2019 climate.py
Ik heb best wel veel error in de log file staan

code:
1
2
3
4
5
6
7
8
9
10
11
12
13
14
15
16
17
18
19
20
21
22
23
24
25
26
27
28
29
30
31
32
33
34
35
36
37
38
39
40
41
42
43
44
45
46
47
48
49
50
51
52
53
54
55
56
57
58
59
60
61
62
63
64
65
66
67
68
69
70
71
72
73
2019-11-11 12:59:56 WARNING (MainThread) [homeassistant.loader] You are using a custom integration for toon_climate which has not been tested by Home Assistant. This component might cause stability problems, be sure to disable it if you do experience issues with Home Assistant.
2019-11-11 13:00:08 ERROR (MainThread) [homeassistant.components.climate] Error while setting up platform toon_climate
Traceback (most recent call last):
  File "/usr/local/lib/python3.7/site-packages/urllib3/connection.py", line 157, in _new_conn
    (self._dns_host, self.port), self.timeout, **extra_kw
  File "/usr/local/lib/python3.7/site-packages/urllib3/util/connection.py", line 84, in create_connection
    raise err
  File "/usr/local/lib/python3.7/site-packages/urllib3/util/connection.py", line 74, in create_connection
    sock.connect(sa)
socket.timeout: timed out

During handling of the above exception, another exception occurred:

Traceback (most recent call last):
  File "/usr/local/lib/python3.7/site-packages/urllib3/connectionpool.py", line 672, in urlopen
    chunked=chunked,
  File "/usr/local/lib/python3.7/site-packages/urllib3/connectionpool.py", line 387, in _make_request
    conn.request(method, url, **httplib_request_kw)
  File "/usr/local/lib/python3.7/http/client.py", line 1244, in request
    self._send_request(method, url, body, headers, encode_chunked)
  File "/usr/local/lib/python3.7/http/client.py", line 1290, in _send_request
    self.endheaders(body, encode_chunked=encode_chunked)
  File "/usr/local/lib/python3.7/http/client.py", line 1239, in endheaders
    self._send_output(message_body, encode_chunked=encode_chunked)
  File "/usr/local/lib/python3.7/http/client.py", line 1026, in _send_output
    self.send(msg)
  File "/usr/local/lib/python3.7/http/client.py", line 966, in send
    self.connect()
  File "/usr/local/lib/python3.7/site-packages/urllib3/connection.py", line 184, in connect
    conn = self._new_conn()
  File "/usr/local/lib/python3.7/site-packages/urllib3/connection.py", line 164, in _new_conn
    % (self.host, self.timeout),
urllib3.exceptions.ConnectTimeoutError: (<urllib3.connection.HTTPConnection object at 0x7f3595d3ef10>, 'Connection to 192.168.10.43 timed out. (connect timeout=5)')

During handling of the above exception, another exception occurred:

Traceback (most recent call last):
  File "/usr/local/lib/python3.7/site-packages/requests/adapters.py", line 449, in send
    timeout=timeout
  File "/usr/local/lib/python3.7/site-packages/urllib3/connectionpool.py", line 720, in urlopen
    method, url, error=e, _pool=self, _stacktrace=sys.exc_info()[2]
  File "/usr/local/lib/python3.7/site-packages/urllib3/util/retry.py", line 436, in increment
    raise MaxRetryError(_pool, url, error or ResponseError(cause))
urllib3.exceptions.MaxRetryError: HTTPConnectionPool(host='192.168.10.43', port=10080): Max retries exceeded with url: /happ_thermstat?action=getThermostatInfo (Caused by ConnectTimeoutError(<urllib3.connection.HTTPConnection object at 0x7f3595d3ef10>, 'Connection to 192.168.10.43 timed out. (connect timeout=5)'))

During handling of the above exception, another exception occurred:

Traceback (most recent call last):
  File "/usr/src/homeassistant/homeassistant/helpers/entity_platform.py", line 150, in _async_setup_platform
    await asyncio.wait_for(asyncio.shield(task), SLOW_SETUP_MAX_WAIT)
  File "/usr/local/lib/python3.7/asyncio/tasks.py", line 442, in wait_for
    return fut.result()
  File "/usr/local/lib/python3.7/concurrent/futures/thread.py", line 57, in run
    result = self.fn(*self.args, **self.kwargs)
  File "/config/custom_components/toon_climate/climate.py", line 68, in setup_platform
    config.get(CONF_PORT))])
  File "/config/custom_components/toon_climate/climate.py", line 90, in __init__
    self.update()
  File "/config/custom_components/toon_climate/climate.py", line 119, in update
    '/happ_thermstat?action=getThermostatInfo'))
  File "/config/custom_components/toon_climate/climate.py", line 95, in do_api_request
    req = requests.get(url, timeout=DEFAULT_TIMEOUT)
  File "/usr/local/lib/python3.7/site-packages/requests/api.py", line 75, in get
    return request('get', url, params=params, **kwargs)
  File "/usr/local/lib/python3.7/site-packages/requests/api.py", line 60, in request
    return session.request(method=method, url=url, **kwargs)
  File "/usr/local/lib/python3.7/site-packages/requests/sessions.py", line 533, in request
    resp = self.send(prep, **send_kwargs)
  File "/usr/local/lib/python3.7/site-packages/requests/sessions.py", line 646, in send
    r = adapter.send(request, **kwargs)
  File "/usr/local/lib/python3.7/site-packages/requests/adapters.py", line 504, in send
    raise ConnectTimeout(e, request=request)
requests.exceptions.ConnectTimeout: HTTPConnectionPool(host='192.168.10.43', port=10080): Max retries exceeded with url: /happ_thermstat?action=getThermostatInfo (Caused by ConnectTimeoutError(<urllib3.connection.HTTPConnection object at 0x7f3595d3ef10>, 'Connection to 192.168.10.43 timed out. (connect timeout=5)'))


Vooral deze is vreemd

code:
1
ConnectTimeout: HTTPConnectionPool(host='192.168.10.43', port=10080): Max retries exceeded with url: /happ_thermstat?action=getThermostatInfo (Caused by


als ik deze handmatig in de brower oproep krijg ik wel antwoord


http://x.x.x.x/happ_thermstat?action=getThermostatInfo

code:
1
{"result":"ok", "currentTemp":"2091", "currentSetpoint":"1200", "currentInternalBoilerSetpoint":"6", "programState":"1", "activeState":"3", "nextProgram":"1", "nextState":"0", "nextTime":"1573491600","nextSetpoint":"2200","randomConfigId":"1804289383","errorFound":"255","connection":"0","burnerInfo":"0","otCommError":"0","currentModulationLevel":"0"}

Acties:
  • 0 Henk 'm!

  • RudolfR
  • Registratie: Maart 2011
  • Laatst online: 20:07
@jossie67

Kennelijk heb jij 'm draaien op poort 80 en niet op 10080?
Of heb je het poortnummer weggehaald uit de URL die je post
(http://x.x.x.x/happ_thermstat?action=getThermostatInfo)

Acties:
  • 0 Henk 'm!

  • jossie67
  • Registratie: Oktober 2006
  • Laatst online: 08-10 15:52
RudolfR schreef op maandag 11 november 2019 @ 13:24:
@jossie67

Kennelijk heb jij 'm draaien op poort 80 en niet op 10080?
Of heb je het poortnummer weggehaald uit de URL die je post
(http://x.x.x.x/happ_thermstat?action=getThermostatInfo)
strak gezien, was mij nog niet opgevallen 8)7 , meteen ff checken

Acties:
  • 0 Henk 'm!

  • ricardogn
  • Registratie: Februari 2010
  • Laatst online: 05-10 08:12
Ik had dezelfde problemen met poort 10080. Aanpassing naar poort 80 in hass en het werkte.

Acties:
  • 0 Henk 'm!

  • Demo
  • Registratie: Juni 2000
  • Laatst online: 15:49

Demo

Probleemschietende Tovenaar

Sh*t, wil ik weer eens kijken of ik de HomeAssistant app op mijn rooted Toon aan de praat krijg.. wachtwoord vergeten :X Waarschijnlijk een keer random gegenereerd en vergeten op te slaan. Heeft iemand een idee hoe het te resetten, bij voorkeur zonder de hele config te wissen?

Unix doesn't prevent a user from doing stupid things, because that would necessarily prevent them from doing brilliant things.
while true ; do echo -n "bla" ; sleep 1 ; done


Acties:
  • +1 Henk 'm!

  • makooy
  • Registratie: Januari 2011
  • Laatst online: 18:46
Demo schreef op vrijdag 29 november 2019 @ 19:09:
Sh*t, wil ik weer eens kijken of ik de HomeAssistant app op mijn rooted Toon aan de praat krijg.. wachtwoord vergeten :X Waarschijnlijk een keer random gegenereerd en vergeten op te slaan. Heeft iemand een idee hoe het te resetten, bij voorkeur zonder de hele config te wissen?
Als je TSC menu hebt dan kan je daarin het wachtwoord resetten.

TWEAKERS EREDIVISIE VOETBALPOULE!


Acties:
  • 0 Henk 'm!

  • Demo
  • Registratie: Juni 2000
  • Laatst online: 15:49

Demo

Probleemschietende Tovenaar

Thanks! Was alles in het leven maar zo makkelijk :D

Unix doesn't prevent a user from doing stupid things, because that would necessarily prevent them from doing brilliant things.
while true ; do echo -n "bla" ; sleep 1 ; done


Acties:
  • +2 Henk 'm!

  • Tomba
  • Registratie: Mei 2000
  • Laatst online: 22:26

Tomba

Quis custodiet ipsos custodes?

Mijn (geroote) Toon heeft sinds de upgrade naar firmware 5 de irritante eigenschap dat het heel lang duurt (Minimaal 5 seconden en soms moet ik meermaals drukken) voor hij wakker wordt vanuit het zwarte slaap scherm. Herkent iemand dit en heeft iemand wellicht een oplossing?

tomba.tweakblogs.net || Mijn V&A


Acties:
  • +1 Henk 'm!

  • TripleQ
  • Registratie: Juni 2004
  • Niet online
Ja... Mijn verder orginele toon is sinds een tijdje ook echt niet vooruit te branden. Erg traag.

Ding is ook al bijna 3 jaar oud

Acties:
  • 0 Henk 'm!

  • Tomba
  • Registratie: Mei 2000
  • Laatst online: 22:26

Tomba

Quis custodiet ipsos custodes?

TripleQ schreef op zaterdag 30 november 2019 @ 10:37:
Ja... Mijn verder orginele toon is sinds een tijdje ook echt niet vooruit te branden. Erg traag.

Ding is ook al bijna 3 jaar oud
Als ie eenmaal wakker is werkt eigenlijk alles net zo snel (traag :p) als eerst, maar het wake from sleep duurt echt té lang.

Zie dat meer mensen er last van hebben trouwens;
https://forum.eneco.nl/al...10/toon-is-te-traag-21436

[ Voor 16% gewijzigd door Tomba op 30-11-2019 10:48 ]

tomba.tweakblogs.net || Mijn V&A


Acties:
  • 0 Henk 'm!

  • makooy
  • Registratie: Januari 2011
  • Laatst online: 18:46
@Tomba @TripleQ Zijn jullie Toon's geroot?
Geroote Toon's zijn circa 10-15% sneller te krijgen, ook de "vertraging" in het gebruik is enigzins te minderen.

TWEAKERS EREDIVISIE VOETBALPOULE!


Acties:
  • 0 Henk 'm!

  • FunFair
  • Registratie: Maart 2000
  • Laatst online: 20:28
Ik heb een geroote toon en met tcm tsc allerlei functies uitgezet. De bediening is daardoor veel vlotter. Maar wake from sleep duurt echt alsnog heel lang. Met firmware V3/V4 was het 5 seconden max, de laatste tijd ruim 15.

Het is zo erg dat ik de thermostaat zelf niet meer bedien om uit te schakelen, maar met een kaku knop die via domoticz de instelli g aanpast.

Acties:
  • +1 Henk 'm!

  • makooy
  • Registratie: Januari 2011
  • Laatst online: 18:46
FunFair schreef op zaterdag 30 november 2019 @ 11:18:
Ik heb een geroote toon en met tcm allerlei functies uitgezet. De bediening is daardoor veel vlotter. Maar wake from sleep duurt echt alsnog heel lang. Met firmware V3/V4 was het 5 seconden max, de laatste tijd ruim 15.

Het is zo erg dat ik de thermostaat zelf niet meer bedien om uit te schakelen, maar met een kaku knop die via domoticz de instelli g aanpast.
Update de Toon eens naar 5.15.6, zet daarna via Instellingen > TSC > Subscription features > Alles uit wat je niet nodig hebt.

TWEAKERS EREDIVISIE VOETBALPOULE!


Acties:
  • 0 Henk 'm!

  • FunFair
  • Registratie: Maart 2000
  • Laatst online: 20:28
TerrorSource schreef op zaterdag 30 november 2019 @ 11:26:
[...]


Update de Toon eens naar 5.15.6, zet daarna via Instellingen > TSC > Subscription features > Alles uit wat je niet nodig hebt.
Volgens mij zit ik al op die versie. En heb ook alles uitgezet. De bediening wanneer het scherm wakker was werd dat een stuk vlotter van. Maar het lijkt wel alsof het scherm/touch in een deep-sleep stand gaat oid.

Acties:
  • 0 Henk 'm!

  • Tomba
  • Registratie: Mei 2000
  • Laatst online: 22:26

Tomba

Quis custodiet ipsos custodes?

TerrorSource schreef op zaterdag 30 november 2019 @ 11:09:
@Tomba @TripleQ Zijn jullie Toon's geroot?
Geroote Toon's zijn circa 10-15% sneller te krijgen, ook de "vertraging" in het gebruik is enigzins te minderen.
Yes geroot, paar jaar terug van jou overgenomen ;)
TerrorSource schreef op zaterdag 30 november 2019 @ 11:26:
[...]


Update de Toon eens naar 5.15.6, zet daarna via Instellingen > TSC > Subscription features > Alles uit wat je niet nodig hebt.
Na een brick bij de update naar 5.13.12 ben ik wat huiverig geworden om te updaten (zeker nu t zo koud is :p)
Wat kan ik precies uitzetten in Subscription Features? Ik weet niet precies wat elke feature doet.
FunFair schreef op zaterdag 30 november 2019 @ 11:29:
[...]


Volgens mij zit ik al op die versie. En heb ook alles uitgezet. De bediening wanneer het scherm wakker was werd dat een stuk vlotter van. Maar het lijkt wel alsof het scherm/touch in een deep-sleep stand gaat oid.
Dat dus, wakker worden is echt heeeeeeel traag als het scherm helemaal zwart is. Is dat wellicht uit te zetten? Vind het normale sleep scherm veel mooier (in grijs zie je dan zaken zoals de temperatuur nog wel in beeld, weet ik gelijk dat de Toon t nog doet ;) )

[ Voor 27% gewijzigd door Tomba op 30-11-2019 11:32 ]

tomba.tweakblogs.net || Mijn V&A


Acties:
  • +1 Henk 'm!

  • TripleQ
  • Registratie: Juni 2004
  • Niet online
Tomba schreef op zaterdag 30 november 2019 @ 10:45:
[...]

Als ie eenmaal wakker is werkt eigenlijk alles net zo snel (traag :p) als eerst, maar het wake from sleep duurt echt té lang.

Zie dat meer mensen er last van hebben trouwens;
https://forum.eneco.nl/al...10/toon-is-te-traag-21436
Idd, net zoals de mensen op daar heb ik ook een orginele niet geroote Toon 1.

Overigens ben ik wel van plan hem te rooten, aangezien mijn contract bijna verloopt bij Eneco, en ik de toon wel optimaal wil blijven gebruiken zonder dus aan Eneco vast te zitten

Acties:
  • +1 Henk 'm!

  • makooy
  • Registratie: Januari 2011
  • Laatst online: 18:46
Na een brick bij de update naar 5.13.12 ben ik wat huiverig geworden om te updaten (zeker nu t zo koud is :p)
Wat kan ik precies uitzetten in Subscription Features? Ik weet niet precies wat elke feature doet.
In principe alles, tenzij je Smoke Sensors of ZonOpToon gebruikt.

TWEAKERS EREDIVISIE VOETBALPOULE!


Acties:
  • 0 Henk 'm!

  • JME
  • Registratie: Maart 2004
  • Laatst online: 20:26

JME

zeg maar Jamie

TerrorSource schreef op zaterdag 30 november 2019 @ 11:26:
Update de Toon eens naar 5.15.6, zet daarna via Instellingen > TSC > Subscription features > Alles uit wat je niet nodig hebt.
Hier ook 5.15.6 (en traag als dikke...) maar geen TSC onder instellingen. Wat houdt dat in?

Acties:
  • +1 Henk 'm!

  • makooy
  • Registratie: Januari 2011
  • Laatst online: 18:46
JME schreef op zaterdag 30 november 2019 @ 18:10:
[...]

Hier ook 5.15.6 (en traag als dikke...) maar geen TSC onder instellingen. Wat houdt dat in?
Dat de Toon niet geroot is, of de root niet goed is uitgevoerd.

TWEAKERS EREDIVISIE VOETBALPOULE!


Acties:
  • 0 Henk 'm!

  • JME
  • Registratie: Maart 2004
  • Laatst online: 20:26

JME

zeg maar Jamie

Ah...

Acties:
  • 0 Henk 'm!

  • Tomba
  • Registratie: Mei 2000
  • Laatst online: 22:26

Tomba

Quis custodiet ipsos custodes?

TerrorSource schreef op zaterdag 30 november 2019 @ 16:34:
[...]


In principe alles, tenzij je Smoke Sensors of ZonOpToon gebruikt.
Alles uitgezet behalve ZonOpToon en hij is inderdaad een heel stuk sneller! Tap to wake is nu ongeveer 5 seconden. Niet snel, maar beter dan de halve minuut die t was ;)
@TerrorSource is het mogelijk om dat zwarte scherm helemaal te slippen? (Dat ie dus of aan is, of het slaapscherm waarbij bepaalde info zoals tijd en temperatuur nog zichtbaar is in t grijs op zwarte achtergrond)?

tomba.tweakblogs.net || Mijn V&A


Acties:
  • 0 Henk 'm!

  • makooy
  • Registratie: Januari 2011
  • Laatst online: 18:46
Tomba schreef op maandag 2 december 2019 @ 13:49:
[...]

Alles uitgezet behalve ZonOpToon en hij is inderdaad een heel stuk sneller! Tap to wake is nu ongeveer 5 seconden. Niet snel, maar beter dan de halve minuut die t was ;)
@TerrorSource is het mogelijk om dat zwarte scherm helemaal te slippen? (Dat ie dus of aan is, of het slaapscherm waarbij bepaalde info zoals tijd en temperatuur nog zichtbaar is in t grijs op zwarte achtergrond)?
Ik kan het zelf niet nabootsen helaas (zelf Toon2 gebruiker) >:)

TWEAKERS EREDIVISIE VOETBALPOULE!


Acties:
  • 0 Henk 'm!

  • Tomba
  • Registratie: Mei 2000
  • Laatst online: 22:26

Tomba

Quis custodiet ipsos custodes?

TerrorSource schreef op maandag 2 december 2019 @ 14:22:
[...]


Ik kan het zelf niet nabootsen helaas (zelf Toon2 gebruiker) >:)
De Toon2 kan wel ingesteld worden dat ie nooit helemaal op zwart gaat?

tomba.tweakblogs.net || Mijn V&A


Acties:
  • 0 Henk 'm!

  • makooy
  • Registratie: Januari 2011
  • Laatst online: 18:46
Tomba schreef op maandag 2 december 2019 @ 15:38:
[...]

De Toon2 kan wel ingesteld worden dat ie nooit helemaal op zwart gaat?
Weet ik niet. Nooit naar gekeken. Maar Toon2 is in ieder geval 5-6x sneller waardoor je geen last hebt van vertraging tijdens activeren van scherm.

TWEAKERS EREDIVISIE VOETBALPOULE!


Acties:
  • 0 Henk 'm!

  • Tomba
  • Registratie: Mei 2000
  • Laatst online: 22:26

Tomba

Quis custodiet ipsos custodes?

TerrorSource schreef op maandag 2 december 2019 @ 15:49:
[...]


Weet ik niet. Nooit naar gekeken. Maar Toon2 is in ieder geval 5-6x sneller waardoor je geen last hebt van vertraging tijdens activeren van scherm.
Dat snap ik, ik zou alleen graag sowieso nooit een zwart scherm willen zien. Nu kan ik dat in de instellingen alleen activeren als de Toon op Thuis of Comfort staat. Ik zou dit tijdens Slaap en Weg ook willen. Weet jij of dit mogelijk is?

tomba.tweakblogs.net || Mijn V&A


Acties:
  • 0 Henk 'm!

  • Phoolie
  • Registratie: Juni 2002
  • Laatst online: 08-10 19:46
TerrorSource schreef op zaterdag 30 november 2019 @ 16:34:
[...]


In principe alles, tenzij je Smoke Sensors of ZonOpToon gebruikt.
Moet je die boiler optie niet ook aan laten staan om de waardes uit je boiler te kunnen krijgen? Als je tenminste de boiler app gebruikt. Of werkt die ook zonder die boiler optie?

Overigens merk ik die traagheid ook. Soms reboot hij ook spontaan uit zichzelf. Nog geen tijd gehad om er verder naar te kijken. Maar moet haast wel een geheugen dingetje zijn.

Acties:
  • 0 Henk 'm!

  • Frituurman
  • Registratie: Februari 2008
  • Laatst online: 13:04

Frituurman

Mjam!

Hey allen,

Ik zit nu net aan het einde van een 4-jarig contract bij Eneco. Toen ook gelijk de Toon 'Gratis' gekregen en slechts 4,50 per maand betaald. Inmiddels zijn we dus 216 euro verder en heb ik het eigenlijk niet meer gebruikt dan een gemiddelde lichtknop en thermostaat. Ik ben dus voornemens mijn Toon-abbo op te zeggen (het aanbod wat ik verder bij Eneco heb gekregen, staat me eigenlijk wel aan: de variabele kosten voor zowel elektriciteit als gas zijn lager). Zijn er hier mensen die ervaring hebben met een Toon (zónder root én abonnement)? Wat blijft er dan nog over? Wordt de skin ook simpeler?

"Het probleem van quotes op internet is dat ze vaak niet kloppen of in elk geval niet herleidbaar zijn" - Vincent van Gogh


Acties:
  • 0 Henk 'm!

  • makooy
  • Registratie: Januari 2011
  • Laatst online: 18:46
Frituurman schreef op donderdag 5 december 2019 @ 09:09:
Hey allen,

Ik zit nu net aan het einde van een 4-jarig contract bij Eneco. Toen ook gelijk de Toon 'Gratis' gekregen en slechts 4,50 per maand betaald. Inmiddels zijn we dus 216 euro verder en heb ik het eigenlijk niet meer gebruikt dan een gemiddelde lichtknop en thermostaat. Ik ben dus voornemens mijn Toon-abbo op te zeggen (het aanbod wat ik verder bij Eneco heb gekregen, staat me eigenlijk wel aan: de variabele kosten voor zowel elektriciteit als gas zijn lager). Zijn er hier mensen die ervaring hebben met een Toon (zónder root én abonnement)? Wat blijft er dan nog over? Wordt de skin ook simpeler?
Eneco zelf is vrij duur, ook als je geen Toon-contract neemt. Goed shoppen loont!

Er zijn op de Eneco website genoeg voorbeelden te vinden wat je wel en niet kan.

Vanuit de root-community hebben we een nieuwe vergelijking gemaakt:
Afbeeldingslocatie: https://tweakers.net/ext/f/KFFLKtKBp3Iyilmot6mo7WJM/full.png

TWEAKERS EREDIVISIE VOETBALPOULE!


Acties:
  • 0 Henk 'm!

  • Frituurman
  • Registratie: Februari 2008
  • Laatst online: 13:04

Frituurman

Mjam!

TerrorSource schreef op donderdag 5 december 2019 @ 09:16:
[...]


Eneco zelf is vrij duur, ook als je geen Toon-contract neemt. Goed shoppen loont!

Er zijn op de Eneco website genoeg voorbeelden te vinden wat je wel en niet kan.

Vanuit de root-community hebben we een nieuwe vergelijking gemaakt:
[Afbeelding]
Bedankt. Qua functionaliteit wist ik het wel, maar ik vroeg me ook af of het ook 'zichtbaar' er anders uit ziet, de GUI. Ik heb wat Root-topics doorgenomen, maar ik zie ook dat er 'wel eens' wat fout kan gaan en ik schat mezelf zo in dat ik dat ook wel voor elkaar krijg (dat het fout gaat), dus ik durf dat niet echt aan.

Ik heb al wat vergelijkers gehad en ik had Eneco gebeld om 'op te zeggen', omdat ik het verlengingsaanbod niet goed genoeg vond. Hierdoor kreeg ik een hernieuwd aanbod van de retentie-mensjes. In principe haal ik daarmee het Toon-abonnement eruit en hou ik geld over (als ik niet meer ga verbruiken dan gemiddeld over de afgelopen 4 jaar), maar ik gebruik Toon eigenlijk niet. Ja, temperatuur instellen. En af en toe het licht aan en uit. Maar dat kan ook met Google Home, natuurlijk. :) Dat laatste gebruiken we nu eigenlijk vaker.

"Het probleem van quotes op internet is dat ze vaak niet kloppen of in elk geval niet herleidbaar zijn" - Vincent van Gogh


Acties:
  • 0 Henk 'm!

  • makooy
  • Registratie: Januari 2011
  • Laatst online: 18:46
Frituurman schreef op donderdag 5 december 2019 @ 09:22:
[...]


Bedankt. Qua functionaliteit wist ik het wel, maar ik vroeg me ook af of het ook 'zichtbaar' er anders uit ziet, de GUI. Ik heb wat Root-topics doorgenomen, maar ik zie ook dat er 'wel eens' wat fout kan gaan en ik schat mezelf zo in dat ik dat ook wel voor elkaar krijg (dat het fout gaat), dus ik durf dat niet echt aan.

Ik heb al wat vergelijkers gehad en ik had Eneco gebeld om 'op te zeggen', omdat ik het verlengingsaanbod niet goed genoeg vond. Hierdoor kreeg ik een hernieuwd aanbod van de retentie-mensjes. In principe haal ik daarmee het Toon-abonnement eruit en hou ik geld over (als ik niet meer ga verbruiken dan gemiddeld over de afgelopen 4 jaar), maar ik gebruik Toon eigenlijk niet. Ja, temperatuur instellen. En af en toe het licht aan en uit. Maar dat kan ook met Google Home, natuurlijk. :) Dat laatste gebruiken we nu eigenlijk vaker.
Je krijgt er alleen zaken bij, zoals een ToonStore en extra menu items. GUI blijft verder zoals hij is.

Zelf switch ik om het jaar tussen 2 energieleveranciers. Heb elke keer een jaarcontract. Voor mijn situatie veel beter.

TWEAKERS EREDIVISIE VOETBALPOULE!


Acties:
  • +1 Henk 'm!

  • Frituurman
  • Registratie: Februari 2008
  • Laatst online: 13:04

Frituurman

Mjam!

TerrorSource schreef op donderdag 5 december 2019 @ 09:41:
[...]


Je krijgt er alleen zaken bij, zoals een ToonStore en extra menu items. GUI blijft verder zoals hij is.

Zelf switch ik om het jaar tussen 2 energieleveranciers. Heb elke keer een jaarcontract. Voor mijn situatie veel beter.
Vanwege stijgende prijzen qua gas (waar ik nog wel even aan gebonden ben), zit ik te denken aan 2 jaar vast of max 3 jaar vast. Verschil tussen de goedkoopste (Oxxio ;w ) en Eneco loopt dan rond de 3 euro per maand, maar daarbij heeft Oxxio vooral een scherp eerste jaar, daarna minder. Kom al met al net op de 135 euro te zitten (nu 142 euro). Ik betaal overigens 200 euro per maand. Wat ik dan in december terugkrijg is goed voor een leuk tech-dingetje en een keertje uit eten :) 't Is geld wat mijn vrouw het hele jaar niet kan uitgeven ;)

"Het probleem van quotes op internet is dat ze vaak niet kloppen of in elk geval niet herleidbaar zijn" - Vincent van Gogh


Acties:
  • +1 Henk 'm!

  • jobr
  • Registratie: Januari 2009
  • Laatst online: 26-07 21:40
Frituurman schreef op donderdag 5 december 2019 @ 09:45:
[...]


Vanwege stijgende prijzen qua gas (waar ik nog wel even aan gebonden ben), zit ik te denken aan 2 jaar vast of max 3 jaar vast. Verschil tussen de goedkoopste (Oxxio ;w ) en Eneco loopt dan rond de 3 euro per maand, maar daarbij heeft Oxxio vooral een scherp eerste jaar, daarna minder. Kom al met al net op de 135 euro te zitten (nu 142 euro). Ik betaal overigens 200 euro per maand. Wat ik dan in december terugkrijg is goed voor een leuk tech-dingetje en een keertje uit eten :) 't Is geld wat mijn vrouw het hele jaar niet kan uitgeven ;)
Elk jaar overstappen levert aan welkomstkorting volgens mij meer op.

Acties:
  • 0 Henk 'm!

  • hansgrave
  • Registratie: Oktober 2007
  • Laatst online: 12:32
Frituurman schreef op donderdag 5 december 2019 @ 09:45:
[...]


Vanwege stijgende prijzen qua gas (waar ik nog wel even aan gebonden ben), zit ik te denken aan 2 jaar vast of max 3 jaar vast. Verschil tussen de goedkoopste (Oxxio ;w ) en Eneco loopt dan rond de 3 euro per maand, maar daarbij heeft Oxxio vooral een scherp eerste jaar, daarna minder. Kom al met al net op de 135 euro te zitten (nu 142 euro). Ik betaal overigens 200 euro per maand. Wat ik dan in december terugkrijg is goed voor een leuk tech-dingetje en een keertje uit eten :) 't Is geld wat mijn vrouw het hele jaar niet kan uitgeven ;)
Stijgende prijzen komen voornamelijk door belastingstijging, vaak worden die gewoon doorbelast aan de klant, ook bij zgn vaste prijzen.

Acties:
  • 0 Henk 'm!

  • FunFair
  • Registratie: Maart 2000
  • Laatst online: 20:28
TerrorSource schreef op zaterdag 30 november 2019 @ 11:26:
[...]


Update de Toon eens naar 5.15.6, zet daarna via Instellingen > TSC > Subscription features > Alles uit wat je niet nodig hebt.
Ik heb het nog eens getest. De echte vertraging is 5 seconden. Maar in mijn beleving was het 30 seconden :P

Acties:
  • 0 Henk 'm!

  • Phoolie
  • Registratie: Juni 2002
  • Laatst online: 08-10 19:46
hansgrave schreef op donderdag 5 december 2019 @ 19:59:
[...]


Stijgende prijzen komen voornamelijk door belastingstijging, vaak worden die gewoon doorbelast aan de klant, ook bij zgn vaste prijzen.
Volgens mij ook. Ik switch hier ook ieder jaar. Nu net weer klant geworden bij Oxxio, na een jaartje Nuon. Oxxio belde mij zelfs of ik terug wou komen. Toen ik aangaf dat ik dat niet via de telefoon, maar via een Cashback site wilde doen, omdat ik dan nog 40 euro extra terug kreeg. Ging de dame aan de lijn even overleggen en ineens kon ik 50 euro meer welkomstbonus krijgen :)

Acties:
  • +1 Henk 'm!

  • makooy
  • Registratie: Januari 2011
  • Laatst online: 18:46
Phoolie schreef op dinsdag 10 december 2019 @ 07:04:
[...]

Volgens mij ook. Ik switch hier ook ieder jaar. Nu net weer klant geworden bij Oxxio, na een jaartje Nuon. Oxxio belde mij zelfs of ik terug wou komen. Toen ik aangaf dat ik dat niet via de telefoon, maar via een Cashback site wilde doen, omdat ik dan nog 40 euro extra terug kreeg. Ging de dame aan de lijn even overleggen en ineens kon ik 50 euro meer welkomstbonus krijgen :)
Ik laat mij graag bellen door Energieleveranciers, probeer altijd een weddenschap aan te gaan.
Als ze goedkoper kunnen leveren dat ik zelf kan zoeken wordt ik direct klant, volgende keer maar wedden om een kratje bier >:) Is ze nog nooit gelukt :X

Ik switch Vattenfall(Nuon) > Essent > Vattenfall(Nuon) > Essent.

Tarieven kan ik op geroote Toon zelf aanpassen op de Toon.

TWEAKERS EREDIVISIE VOETBALPOULE!


Acties:
  • +1 Henk 'm!

  • hansgrave
  • Registratie: Oktober 2007
  • Laatst online: 12:32
TerrorSource schreef op dinsdag 10 december 2019 @ 09:42:
[...]


Ik laat mij graag bellen door Energieleveranciers, probeer altijd een weddenschap aan te gaan.
Ik zeg altijd dat de was veel schoner is sinds ik Oxxio heb O-)

Acties:
  • 0 Henk 'm!

  • Markos
  • Registratie: November 2007
  • Laatst online: 25-09-2024

Markos

FKA > Ik_ben_Mark3

Ik wil eigenlijk ook wel een Toon thermostaat kopen, rooten en aansluiten, ik heb echter een XS210 ESMR5 en een BK-G4 ETeB. Kan ik het hier ook mee doen? Want de metersensor gebruikt normaal toch sensoren voor je analoge meterkast? Ik zie wel iets staan over een P1-poortkabel voor slimme meters. Maar ik weet niet of dit iets is wat ik zou moeten gebruiken dan?

Edit: ahh de P1 aansluiting zit aan de onderkant, dus ik zou deze met een telefoonkabel (met alle aders) gewoon kunnen aansluiten en dan heb ik de sensoren niet nodig? Meet hij met deze P1 kabel zowel het gas- als stroomverbruik?

[ Voor 24% gewijzigd door Markos op 23-12-2019 14:08 ]


Acties:
  • 0 Henk 'm!

  • Jelte
  • Registratie: Juni 2001
  • Niet online
@Markos Ja.

Acties:
  • +1 Henk 'm!

  • jobr
  • Registratie: Januari 2009
  • Laatst online: 26-07 21:40
Markos schreef op maandag 23 december 2019 @ 13:57:
Ik wil eigenlijk ook wel een Toon thermostaat kopen, rooten en aansluiten, ik heb echter een XS210 ESMR5 en een BK-G4 ETeB. Kan ik het hier ook mee doen? Want de metersensor gebruikt normaal toch sensoren voor je analoge meterkast? Ik zie wel iets staan over een P1-poortkabel voor slimme meters. Maar ik weet niet of dit iets is wat ik zou moeten gebruiken dan?

Edit: ahh de P1 aansluiting zit aan de onderkant, dus ik zou deze met een telefoonkabel (met alle aders) gewoon kunnen aansluiten en dan heb ik de sensoren niet nodig? Meet hij met deze P1 kabel zowel het gas- als stroomverbruik?
Let op dat je er dan 1 koopt waar op de meteradapter 2 vlammetjes staan. Die met 1 vlammetje werkt niet op alle slimme meters.

Acties:
  • 0 Henk 'm!

  • Markos
  • Registratie: November 2007
  • Laatst online: 25-09-2024

Markos

FKA > Ik_ben_Mark3

jobr schreef op maandag 23 december 2019 @ 19:16:
[...]


Let op dat je er dan 1 koopt waar op de meteradapter 2 vlammetjes staan. Die met 1 vlammetje werkt niet op alle slimme meters.
Top dankjewel, dan weet ik waar ik op moet letten. Klopt het dat ik voor die P1 kabel gewoon een telefoon kabel kan gebruiken met alle aders erin en die geen crosscable is?

En mag ik hier vragen stellen over het rooten van Toon?
Klopt het dat ik alleen een Raspberry Pi en wat F-F jumper cables nodig heb?
Ik zie dat in dit topic ook een TTL kabel genoemd wordt, maar dat lijkt mij niet nodig?
Die indruk krijg ik iig als ik hier kijk:
https://github.com/martenjacobs/ToonRooter
https://www.domoticaforum.eu/viewtopic.php?f=100&t=11235

Ik heb nog geen Toon dus het is mij nog niet helemaal duidelijk. Het lijkt mij dat er ook geen solderen nodig is gezien de Toon pinheaders heeft (wat ik tenminste zie op foto's). Kan ik ergens foto's (of een filmpje) zien waar de Toon is aangesloten op een Raspberry Pi?

Moet ik bij het aanschaffen van een Toon 1 nog ergens op letten? Is alles te rooten? Of moet het voor een bepaalde versie zijn? Of moet de software voor een bepaalde versie zijn?

Acties:
  • 0 Henk 'm!

  • jobr
  • Registratie: Januari 2009
  • Laatst online: 26-07 21:40
Markos schreef op woensdag 25 december 2019 @ 14:27:
[...]

Top dankjewel, dan weet ik waar ik op moet letten. Klopt het dat ik voor die P1 kabel gewoon een telefoon kabel kan gebruiken met alle aders erin en die geen crosscable is?

En mag ik hier vragen stellen over het rooten van Toon?
Klopt het dat ik alleen een Raspberry Pi en wat F-F jumper cables nodig heb?
Ik zie dat in dit topic ook een TTL kabel genoemd wordt, maar dat lijkt mij niet nodig?
Die indruk krijg ik iig als ik hier kijk:
https://github.com/martenjacobs/ToonRooter
https://www.domoticaforum.eu/viewtopic.php?f=100&t=11235

Ik heb nog geen Toon dus het is mij nog niet helemaal duidelijk. Het lijkt mij dat er ook geen solderen nodig is gezien de Toon pinheaders heeft (wat ik tenminste zie op foto's). Kan ik ergens foto's (of een filmpje) zien waar de Toon is aangesloten op een Raspberry Pi?

Moet ik bij het aanschaffen van een Toon 1 nog ergens op letten? Is alles te rooten? Of moet het voor een bepaalde versie zijn? Of moet de software voor een bepaalde versie zijn?
Kabel zit er meestal gewoon bij. Ik weet niet of een telefoonkabel ook goed is.

Google maar eens op "root toon" dan zie je wel wat filmpjes.

Versie 2016 en hoger gaat met de raspberry.
Lagere versie is een stukje makkelijke maar dan wel een TTL kabel nodig.
Solderen hoeft niet.

Acties:
  • 0 Henk 'm!

  • makooy
  • Registratie: Januari 2011
  • Laatst online: 18:46
@Markos het is een 4-aderige RJ11 kabel, ook gebruikt voor digitale telefonie/VOIP.

Op domoticaforum kan je een handleiding en meer informatie vinden.

Als je het door iemand wilt laten uitvoeren hoor ik het wel ;)

TWEAKERS EREDIVISIE VOETBALPOULE!


  • Demiesehv
  • Registratie: April 2018
  • Laatst online: 19:00
Weet iemand of model 2 net zo simpel te rooten is.
Of weet iemand dat waarje dat omg eindhoven kan doen.

Acties:
  • +1 Henk 'm!

  • makooy
  • Registratie: Januari 2011
  • Laatst online: 18:46
Demiesehv schreef op donderdag 26 december 2019 @ 00:27:
Weet iemand of model 2 net zo simpel te rooten is.
Of weet iemand dat waarje dat omg eindhoven kan doen.
Model 2 is niet zelf te rooten. Kunnen maar een geselecteerd aantal mensen(4 om precies te zijn). De manier waarop de Toon2 geroot kan worden is simpel te patchen en we hebben nog geen andere manier gevonden. Vandaar dat het niet publiekelijk wordt gemaakt op dit moment.
Zelfs Quby/Eneco weten niet hoe het gedaan wordt. Die hebben Fox-IT ingehuurd en ook die zijn er niet achter gekomen.

In Eindhoven kan je dat niet laten doen, alleen omgeving Rotterdam en Arnhem.
Stuur maar een PM voor meer info.

[ Voor 8% gewijzigd door makooy op 26-12-2019 00:38 ]

TWEAKERS EREDIVISIE VOETBALPOULE!


  • makooy
  • Registratie: Januari 2011
  • Laatst online: 18:46
Even een cross-post met Domoticaforum:
---
Hallo iedereen,

Ik ben aan het onderzoeken welke meteradapter met welke slimme meter werkt en welke functionaliteit er beschikbaar is voor welk type meteradapter.

Zouden jullie mij willen helpen door onderstaand Google Forms formulier in te vullen?

Er worden geen persoonlijke gegevens gevraagd of opgeslagen.

https://forms.gle/5HPHDCBuVwFwsBMT8

TWEAKERS EREDIVISIE VOETBALPOULE!


Acties:
  • 0 Henk 'm!

  • Patrick80
  • Registratie: Oktober 2008
  • Laatst online: 26-08 00:13
Hoi,

Ik heb een Toon uit 2015, en wil deze laten rooten.
Ik wil ook gebruikmaken van zon op toon, zodra ik een slimme meter heb. (begrijp dat het niet kan zonder slimme meter).
Wie zou dit voor mij kunnen doen in de omgeving Amsterdam/Zaanstad.

Acties:
  • 0 Henk 'm!

  • Jerry33
  • Registratie: Mei 2014
  • Laatst online: 10:42
Ik heb een RPI 3B geïnstalleerd met Hass.io, dat werkt allemaal prima. Verder ben ik nog een newbi. Nou wil ik verbinding maken met mijn Toon (met 4,50 Eur data abbo van Eneco – dus niet geroot), maar ik ben eigenlijk een beetje de weg kwijt. Er is veel te vinden in diverse fora, maar voor mij niet helemaal duidelijk. Ik heb eigenlijk alles gedaan wat hier https://www.home-assistant.io/integrations/toon staat beschreven:
• Ik heb verbinding met mijn Toon via de Toon app
• Ik heb een developer account aangemaakt
• Ik heb de configuration.yaml aangepast met Consumer_key en Consumer_ secret
(Moeten die eigenlijk tussen dubbele aanhalingstekens, of enkele, of helemaal geen? – Ik heb alle drie geprobeerd…)
• Daarna HA restart, maar de Toon wordt niet herkent
Had ik hier nog aanvullende dingen moeten doen?

Als volgende optie heb ik gekeken naar https://toonapilib.readthedocs.io/en/latest/readme.html Daar wordt volgens mij verteld dat je alleen $ pip install toonapilib hoeft in te voeren. Als ik dat echter invoer in de Hassio terminal dan krijg ik foutmelding “command not found”.

Wat doe ik fout? Iemand suggesties?

Acties:
  • 0 Henk 'm!

  • darkrain
  • Registratie: Augustus 2001
  • Laatst online: 21:41

darkrain

Moderator Discord / TFV & AWM

Geniet

Jerry33 schreef op donderdag 2 januari 2020 @ 11:48:
Ik heb een RPI 3B geïnstalleerd met Hass.io, dat werkt allemaal prima. Verder ben ik nog een newbi. Nou wil ik verbinding maken met mijn Toon (met 4,50 Eur data abbo van Eneco – dus niet geroot), maar ik ben eigenlijk een beetje de weg kwijt. Er is veel te vinden in diverse fora, maar voor mij niet helemaal duidelijk. Ik heb eigenlijk alles gedaan wat hier https://www.home-assistant.io/integrations/toon staat beschreven:
• Ik heb verbinding met mijn Toon via de Toon app
• Ik heb een developer account aangemaakt
• Ik heb de configuration.yaml aangepast met Consumer_key en Consumer_ secret
(Moeten die eigenlijk tussen dubbele aanhalingstekens, of enkele, of helemaal geen? – Ik heb alle drie geprobeerd…)
• Daarna HA restart, maar de Toon wordt niet herkent
Had ik hier nog aanvullende dingen moeten doen?

Als volgende optie heb ik gekeken naar https://toonapilib.readthedocs.io/en/latest/readme.html Daar wordt volgens mij verteld dat je alleen $ pip install toonapilib hoeft in te voeren. Als ik dat echter invoer in de Hassio terminal dan krijg ik foutmelding “command not found”.

Wat doe ik fout? Iemand suggesties?
Geen verstand van HA maar je moet sinds kort een Access Token hebben om nog verbinding te kunnen maken via de API. ("https://api.toon.eu/toonapi-accesstoken?tenant_id=eneco&client_id=<consumer_key>")

Tweakers Discord


Acties:
  • 0 Henk 'm!

  • makooy
  • Registratie: Januari 2011
  • Laatst online: 18:46
Jerry33 schreef op donderdag 2 januari 2020 @ 11:48:
Ik heb een RPI 3B geïnstalleerd met Hass.io, dat werkt allemaal prima. Verder ben ik nog een newbi. Nou wil ik verbinding maken met mijn Toon (met 4,50 Eur data abbo van Eneco – dus niet geroot), maar ik ben eigenlijk een beetje de weg kwijt. Er is veel te vinden in diverse fora, maar voor mij niet helemaal duidelijk. Ik heb eigenlijk alles gedaan wat hier https://www.home-assistant.io/integrations/toon staat beschreven:
• Ik heb verbinding met mijn Toon via de Toon app
• Ik heb een developer account aangemaakt
• Ik heb de configuration.yaml aangepast met Consumer_key en Consumer_ secret
(Moeten die eigenlijk tussen dubbele aanhalingstekens, of enkele, of helemaal geen? – Ik heb alle drie geprobeerd…)
• Daarna HA restart, maar de Toon wordt niet herkent
Had ik hier nog aanvullende dingen moeten doen?

Als volgende optie heb ik gekeken naar https://toonapilib.readthedocs.io/en/latest/readme.html Daar wordt volgens mij verteld dat je alleen $ pip install toonapilib hoeft in te voeren. Als ik dat echter invoer in de Hassio terminal dan krijg ik foutmelding “command not found”.

Wat doe ik fout? Iemand suggesties?
Ik ben zelf geen HomeAssistant gebruiker en heb geen abonnement >:) maar is het niet "pip3 install toonapilib "

TWEAKERS EREDIVISIE VOETBALPOULE!


Acties:
  • 0 Henk 'm!

  • darkrain
  • Registratie: Augustus 2001
  • Laatst online: 21:41

darkrain

Moderator Discord / TFV & AWM

Geniet

TerrorSource schreef op donderdag 2 januari 2020 @ 12:32:
[...]


Ik ben zelf geen HomeAssistant gebruiker en heb geen abonnement >:) maar is het niet "pip3 install toonapilib "
Afhankelijk van de gebruikte Python versie, ja!

Maar er moet dan wel eerst ook PIP(3) geïnstalleerd staan op de Pi...

[ Voor 11% gewijzigd door darkrain op 02-01-2020 12:47 ]

Tweakers Discord


Acties:
  • 0 Henk 'm!

  • Jerry33
  • Registratie: Mei 2014
  • Laatst online: 10:42
Ik heb alleen Hassio geinstalleerd om mn Pi. Kan ik daar PIP aan toevoegen? Dat gaat vast niet vanuit Hassio? Dan dus direct in de Pi command line?

Acties:
  • 0 Henk 'm!

  • Reinder83
  • Registratie: September 2002
  • Laatst online: 07-10 14:39
Jerry33 schreef op donderdag 2 januari 2020 @ 11:48:
Ik heb een RPI 3B geïnstalleerd met Hass.io, dat werkt allemaal prima. Verder ben ik nog een newbi. Nou wil ik verbinding maken met mijn Toon (met 4,50 Eur data abbo van Eneco – dus niet geroot), maar ik ben eigenlijk een beetje de weg kwijt. Er is veel te vinden in diverse fora, maar voor mij niet helemaal duidelijk. Ik heb eigenlijk alles gedaan wat hier https://www.home-assistant.io/integrations/toon staat beschreven:
• Ik heb verbinding met mijn Toon via de Toon app
• Ik heb een developer account aangemaakt
• Ik heb de configuration.yaml aangepast met Consumer_key en Consumer_ secret
(Moeten die eigenlijk tussen dubbele aanhalingstekens, of enkele, of helemaal geen? – Ik heb alle drie geprobeerd…)
• Daarna HA restart, maar de Toon wordt niet herkent
Had ik hier nog aanvullende dingen moeten doen?

Als volgende optie heb ik gekeken naar https://toonapilib.readthedocs.io/en/latest/readme.html Daar wordt volgens mij verteld dat je alleen $ pip install toonapilib hoeft in te voeren. Als ik dat echter invoer in de Hassio terminal dan krijg ik foutmelding “command not found”.

Wat doe ik fout? Iemand suggesties?
Je moet em dan nog toevoegen via de UI in HomeAssistant bij integrations

Acties:
  • 0 Henk 'm!

  • Jerry33
  • Registratie: Mei 2014
  • Laatst online: 10:42
@Reinder83
Je moet em dan nog toevoegen via de UI in HomeAssistant bij integrations

Ik denk dat ik hem eerst succesvol moet installeren en dan pas kan toevoegen. Enig idee hoe ik PIP aan de praat kan krijgen op een RPI met alleen een Hassio installatie?

Acties:
  • 0 Henk 'm!

  • Reinder83
  • Registratie: September 2002
  • Laatst online: 07-10 14:39
Jerry33 schreef op donderdag 2 januari 2020 @ 17:19:
@Reinder83
Je moet em dan nog toevoegen via de UI in HomeAssistant bij integrations

Ik denk dat ik hem eerst succesvol moet installeren en dan pas kan toevoegen. Enig idee hoe ik PIP aan de praat kan krijgen op een RPI met alleen een Hassio installatie?
Installatie doet hassio voor je, zodra je toon: in je configuration hebt staan

Acties:
  • 0 Henk 'm!

  • Jerry33
  • Registratie: Mei 2014
  • Laatst online: 10:42
Ik heb het volgende in mijn configuration staan:

toon:
username: Jxxxxx
password: Bxxxxx
consumer_key: mxxxxxxxxxxxxxxxxxxxxxxxxxxxxxxxxxxxxxxx
consumer_secret: Dxxxxxxxxxxxxxxxxxxxxx

Maar krijg de volgende foutmeldingen:

Setup failed for toon: Invalid config.
4:17 PM setup.py (ERROR)

Invalid config for [toon]: [username] is an invalid option for [toon]. Check: toon->toon->username. (See /config/configuration.yaml, line 18). Please check the docs at https://home-assistant.io/integrations/toon/
4:17 PM config.py (ERROR)

Ended unfinished session (id=16 from 2020-01-02 15:11:32.697986)
4:17 PM components/recorder/__init__.py (WARNING)

Volgens mij zijn de wachtwoorden in orde. Wat kan er nog mis zijn? Soms wordt er gesproken over "consumer_key" en soms "Client_id". Wat is juist?
Moeten de wachtwoorden tussen dubbele aanhalingstekens?

Acties:
  • 0 Henk 'm!

  • Jerry33
  • Registratie: Mei 2014
  • Laatst online: 10:42
Wow, ik heb username en password weggehaald. "consumer" vervangen door "client"en daarna de server restarted. En nu wordt de Toon herkent. Lijkt nu allemaal in orde te zijn...

Acties:
  • 0 Henk 'm!

  • Bloodhoundje
  • Registratie: September 2003
  • Laatst online: 18:06
Afgelopen week heb ik een Eneco toon gekocht (serienummer reeks 14****). En ik wilde deze rooten en 'ontkoppelen' van eneco/quby. Nu ben ik redelijk ver gekomen maar loop ik vast bij het installeren van Dropbear.

Ik heb te maken met een nieuwere firmware welke al geïnstalleerd was door de vorige eigenaar:
code:
1
2
* Kernel            2.6.36-R10-h28 
* Firmware          qb2/uni/5.18.8-0


Het rooten zelf was geen probleem, via de seriële header in enkele minuten gedaan met de guide die ik op Ehoco vond (https://ehoco.nl/rooten-van-enecos-toon-thermostaat/)

In de nieuwere FW is busybox vervangen en zit getty er niet meer in. Ik heb dmv Minicom via serial de binary van Dropbear naar mijn Toon getransfered en geprobeerd deze te installeren. Jammer genoeg mislukt de installatie met de onderstaande fouten:

code:
1
2
3
4
5
6
7
8
9
10
11
12
13
14
15
16
17
18
19
20
21
22
23
24
25
26
27
28
29
30
31
32
33
34
35
36
37
38
39
40
41
42
/ # opkg -V2 install dropbear_2015.71-r0_qb2.ipk
opkg_conf_parse_file: Loading conf file /etc/opkg/arch.conf.
opkg_conf_parse_file: Supported arch all priority (1)
opkg_conf_parse_file: Supported arch any priority (6)
opkg_conf_parse_file: Supported arch noarch priority (11)
opkg_conf_parse_file: Supported arch arm priority (16)
opkg_conf_parse_file: Supported arch quby2 priority (21)
opkg_conf_parse_file: Supported arch qb2 priority (26)
opkg_conf_parse_file: Supported arch armv5e priority (19)
opkg_conf_parse_file: Loading conf file /etc/opkg/base-feed.conf.
opkg_conf_parse_file: Loading conf file /etc/opkg/check.conf.
opkg_conf_parse_file: Loading conf file /etc/opkg/oe-2.6.36-R10-h28-cmpxchg64-feed.conf.
opkg_conf_parse_file: Loading conf file /etc/opkg/oe-2.6.36-base-r17-splash2-feed.conf.
opkg_conf_parse_file: Loading conf file /etc/opkg/oe-all-feed.conf.
opkg_conf_parse_file: Loading conf file /etc/opkg/oe-armv5e-feed.conf.
opkg_conf_parse_file: Loading conf file /etc/opkg/oe-quby2-feed.conf.
opkg_conf_parse_file: Loading conf file /etc/opkg/opkg.conf.
pkg_hash_load_feeds:
pkg_hash_load_status_files:
pkg_info_preinstall_check: Updating file owner list.
Installing dropbear (2015.71-r0) to root...
pkg_run_script: Running script /tmp/opkg-nE0Q3g/dropbear-dSomaW/preinst.
check_data_file_clashes: Replacing pre-existing file /etc/init.d/dropbear owned by package dropbear
check_data_file_clashes: Replacing pre-existing file /usr/sbin/dropbearkey owned by package dropbear
check_data_file_clashes: Replacing pre-existing file /usr/sbin/dropbearmulti owned by package dropbear
check_data_file_clashes: Replacing pre-existing file /usr/sbin/dropbearconvert owned by package dropbear
check_data_file_clashes: Replacing pre-existing file /usr/sbin/dropbear owned by package dropbear
check_data_file_clashes: Replacing pre-existing file /usr/bin/dbclient owned by package dropbear
opkg_install_pkg: Installing maintainer scripts.
opkg_install_pkg: Installing data files for dropbear.
install_data_files: Extracting data files to /.
pkg_write_filelist: Creating //usr/lib/opkg/info/dropbear.list file for pkg dropbear.
opkg_install_pkg: Resolving conf files for dropbear
opkg_configure_packages: Configuring unpacked packages.
opkg_configure_packages: Reordering packages before configuring them...
Configuring dropbear.
pkg_run_script: Running script //usr/lib/opkg/info/dropbear.postinst.
write_status_files_if_changed: Writing status file.
pkg_write_changed_filelists: Saving changed filelists.
Collected errors:
 * pkg_run_script: package "dropbear" postinst script returned status 255.
 * opkg_configure: dropbear.postinst returned 255.


(De binary file heb ik naar .b64 omgezet, via ASCII transfer met cat op de toon gezet en daarna weer terug naar .ipk geconverteerd)


Zoeken op deze fouten lees ik enkele mensen die dit probleem opgelost lijken te hebben. Echter kan ik de oplossing niet vinden (of mijn kennis rijkt hiervoor nog niet ver genoeg om deze te zien/begrijpen :+ ).

Wie of wie kan mijn verder op weg helpen met een oplossing hiervoor? :) Dit lijkt de laatste barriere te zijn voordat ik mijn Toon weer volledig kan booten om daarna via SSH de rest te configureren.

[ Voor 45% gewijzigd door Bloodhoundje op 08-01-2020 00:25 . Reden: OPKG -V2 dump even uitgebreid erbij. ]


Acties:
  • 0 Henk 'm!

  • RudolfR
  • Registratie: Maart 2011
  • Laatst online: 20:07
@Bloodhoundje

Komt me erg bekend voor, misschien heb je hier wat aan:
https://www.domoticaforum...&t=11230&start=285#p84294

Acties:
  • +1 Henk 'm!

  • Bloodhoundje
  • Registratie: September 2003
  • Laatst online: 18:06
Ben eindelijk verder gekomen en heb dropbear geïnstalleerd gekregen. Voor de mensen die hier tegenaan zijn gelopen bij het rooten:

Nadat je Dropbear via ASCII transfer op je Toon heb gezet en terug naar ipk hebt geconvert moet je onderstaande acties uitvoeren:

code:
1
opkg -V2 install dropbear_2015.71-r0_qb2.ipk

Je zal nu de foutcode krijgen
code:
1
2
 * pkg_run_script: package "dropbear" postinst script returned status 255.
 * opkg_configure: dropbear.postinst returned 255.


Open nu het postinst script:
code:
1
vi //usr/lib/opkg/info/dropbear.postinst

En copy paste de informatie hiervan even naar je notepad

Draai nu handmatig de laatste post install commando's:
code:
1
update-alternatives --install /usr/bin/scp scp /usr/sbin/dropbearmulti 20

Als response krijg je hierop:
code:
1
update-alternatives: Linking //usr/bin/scp to /usr/sbin/dropbearmulti

Daarna:
code:
1
update-alternatives --install /usr/bin/ssh ssh /usr/sbin/dropbearmulti 20

met als response:
code:
1
update-alternatives: Linking //usr/bin/ssh to /usr/sbin/dropbearmulti


Nu het laatste commando:
code:
1
update-rc.d $OPT dropbear defaults 10

Met als final response:
code:
1
 Adding system startup for /etc/init.d/dropbear.


Reset nu je toon en houd de serial console in de gaten. Als het goed gegaan is zie je nu:
code:
1
Starting Dropbear SSH server: Generating key, this may take a while...


Je public key wordt nu gebouwd en Dropbear is actief.

Ik ga morgenavond de iptables configureren en hopelijk heb ik daarna eindelijk toegang via SSH :) .
[update]
Zojuist gelijk maar even IPtables aangepast met succes. Ik heb nu root toegang via SSH *O* .
[/update]

[ Voor 2% gewijzigd door Bloodhoundje op 09-01-2020 01:14 . Reden: Extra info toegevoegd ]


Acties:
  • 0 Henk 'm!

  • Coldfrog
  • Registratie: Oktober 2016
  • Laatst online: 04-10 17:20
Wat kost het om een toon 2 te laten rooten?

[ Voor 6% gewijzigd door Coldfrog op 09-01-2020 12:22 ]


Acties:
  • 0 Henk 'm!

  • Bloodhoundje
  • Registratie: September 2003
  • Laatst online: 18:06
Coldfrog schreef op donderdag 9 januari 2020 @ 10:42:
Wat het om een toon 2 te laten rooten?
Was voor de Toon 1 met de laatste FW 5.18.8-0 waarbij busybox aangepast is en o.a. getty niet meer included is. Hierdoor moet je SSH via Dropbear realiseren en deze installeert bij de latere FW versies niet meer correct :) .

Acties:
  • 0 Henk 'm!

  • Coldfrog
  • Registratie: Oktober 2016
  • Laatst online: 04-10 17:20
Ik zie dat er een woord weg is gevallen en aangepast. Sorry

Acties:
  • +1 Henk 'm!

  • makooy
  • Registratie: Januari 2011
  • Laatst online: 18:46
Bloodhoundje schreef op woensdag 8 januari 2020 @ 00:20:

Het rooten zelf was geen probleem, via de seriële header in enkele minuten gedaan met de guide die ik op Ehoco vond (https://ehoco.nl/rooten-van-enecos-toon-thermostaat/)
Zoals vaker in deze topic benoemt; haal de informatie bij de bron. En dat is NIET ehoco.
Domoticaforum is de bron van het rooten. Ehoco heeft alleen de handleiding gekopieerd van het forum.
Als je op het forum had gekeken had je ook gezien hoe je dit soort zaken oplost >:)
Coldfrog schreef op donderdag 9 januari 2020 @ 10:42:
Wat kost het om een toon 2 te laten rooten?
Lees even een paar berichten terug ;)

[ Voor 59% gewijzigd door makooy op 09-01-2020 21:14 ]

TWEAKERS EREDIVISIE VOETBALPOULE!


Acties:
  • 0 Henk 'm!

  • hplar123
  • Registratie: Mei 2012
  • Laatst online: 12-11-2022
Hallo,

Ik heb ook een Toon met nieuwe FW en moet de dropbear via Serial overzetten.
Kan dit ook via windows en hoe kan ik de b64 file overzetten en tegelijk via cat de file ontvangen.

Moet ik dan 2 verbinding met dezelfde comport maken?

Acties:
  • 0 Henk 'm!

  • makooy
  • Registratie: Januari 2011
  • Laatst online: 18:46
hplar123 schreef op zondag 12 januari 2020 @ 10:07:
Hallo,

Ik heb ook een Toon met nieuwe FW en moet de dropbear via Serial overzetten.
Kan dit ook via windows en hoe kan ik de b64 file overzetten en tegelijk via cat de file ontvangen.

Moet ik dan 2 verbinding met dezelfde comport maken?
Heb je de post voor jouw post gelezen?

TWEAKERS EREDIVISIE VOETBALPOULE!


Acties:
  • 0 Henk 'm!

  • hplar123
  • Registratie: Mei 2012
  • Laatst online: 12-11-2022
Ja, ook al gepost op domotica forum maar moet wachten op admin goedkeuren post. Maar ik kan niet echt antwoord op mjjn vraag vinden

Acties:
  • 0 Henk 'm!

  • makooy
  • Registratie: Januari 2011
  • Laatst online: 18:46
hplar123 schreef op zondag 12 januari 2020 @ 10:58:
Ja, ook al gepost op domotica forum maar moet wachten op admin goedkeuren post. Maar ik kan niet echt antwoord op mjjn vraag vinden
Post goedgekeurd ;)

Ik kan je vertellen dat de oplossing echt meermaals op het forum staat. Zoek maar eens naar “minicom” bijvoorbeeld.

TWEAKERS EREDIVISIE VOETBALPOULE!


Acties:
  • 0 Henk 'm!

  • Markos
  • Registratie: November 2007
  • Laatst online: 25-09-2024

Markos

FKA > Ik_ben_Mark3

Moet ik bij het kopen van een tweedehandse toon (die ik wil rooten) ergens op letten? Ik heb een slimme meter, dus ik moet een meteradapter hebben met twee vlammetjes. Moet ik ook nog ergens opletten met de ketelmodule? Of mijn eigen cv installatie? Want die ketelmodule is hetgene wat alles aanstuurt toch? Ik lees bij een aantal advertenties dat ze Toon verkopen omdat ze een nieuwe ketel hebben die niet meer werkt met Toon.

Acties:
  • 0 Henk 'm!

  • makooy
  • Registratie: Januari 2011
  • Laatst online: 18:46
Markos schreef op zondag 12 januari 2020 @ 19:02:
Moet ik bij het kopen van een tweedehandse toon (die ik wil rooten) ergens op letten? Ik heb een slimme meter, dus ik moet een meteradapter hebben met twee vlammetjes. Moet ik ook nog ergens opletten met de ketelmodule? Of mijn eigen cv installatie? Want die ketelmodule is hetgene wat alles aanstuurt toch? Ik lees bij een aantal advertenties dat ze Toon verkopen omdat ze een nieuwe ketel hebben die niet meer werkt met Toon.
Je kan ze ook geroot kopen ;) haha

Let er voor al op dat het een complete set is en de juiste meteradapter er bij zit.
Is de slimme meter lang geleden geplaatst? Dan kan je in de meeste gevallen af met een 1-vlam.
Is de slimme meter recentelijk geplaatst of wil je gebruik maken van zonnepanelen, dan heb je een 2-vlam nodig.
(Klopt niet volledig maar wel het makkelijkste)

Dat de Toon niet met bepaalde cv-ketels werkt is voor 95+% onzin en bedacht door cv-monteurs die dat zeggen omdat ze liever hun eigen spul verkopen.
Toon werkt of via OpenTherm of aan/uit. Zelfs op mijn ketel van 20jr oud werkt die. Dus waarom zou het op een nieuwere ketel niet werken?

TWEAKERS EREDIVISIE VOETBALPOULE!


Acties:
  • 0 Henk 'm!

  • Markos
  • Registratie: November 2007
  • Laatst online: 25-09-2024

Markos

FKA > Ik_ben_Mark3

TerrorSource schreef op zondag 12 januari 2020 @ 19:50:
[...]
Je kan ze ook geroot kopen ;) haha
Zelf rooten lijkt me juist leuk om te proberen
Let er voor al op dat het een complete set is en de juiste meteradapter er bij zit.
Is de slimme meter lang geleden geplaatst? Dan kan je in de meeste gevallen af met een 1-vlam.
Is de slimme meter recentelijk geplaatst of wil je gebruik maken van zonnepanelen, dan heb je een 2-vlam nodig.
(Klopt niet volledig maar wel het makkelijkste)
Ik heb de XS210 ESMR5 dus daarvoor zou ik de adapter nodig hebben met 2 vlammen als ik het goed begrepen heb?
Dat de Toon niet met bepaalde cv-ketels werkt is voor 95+% onzin en bedacht door cv-monteurs die dat zeggen omdat ze liever hun eigen spul verkopen.
Toon werkt of via OpenTherm of aan/uit. Zelfs op mijn ketel van 20jr oud werkt die. Dus waarom zou het op een nieuwere ketel niet werken?
Het is dus niet dat als een meter te nieuw is dat er niet gecommuniceerd kan worden omdat dit dan via een ander protocol gaat? (lijkt mij niet want ik heb gewoon zo'n ouderwetse vergeelde ronde honeywell thermostaat)

Acties:
  • 0 Henk 'm!

  • jobr
  • Registratie: Januari 2009
  • Laatst online: 26-07 21:40
Markos schreef op zondag 12 januari 2020 @ 23:35:
Het is dus niet dat als een meter te nieuw is dat er niet gecommuniceerd kan worden omdat dit dan via een ander protocol gaat? (lijkt mij niet want ik heb gewoon zo'n ouderwetse vergeelde ronde honeywell thermostaat)
Je hebt dan waarschijnlijk een aan/uit type (kun je soms ook wel horen aan de klik als je deze omhoog draait).
Dat werkt per definitie.

Acties:
  • +1 Henk 'm!

  • RudolfR
  • Registratie: Maart 2011
  • Laatst online: 20:07
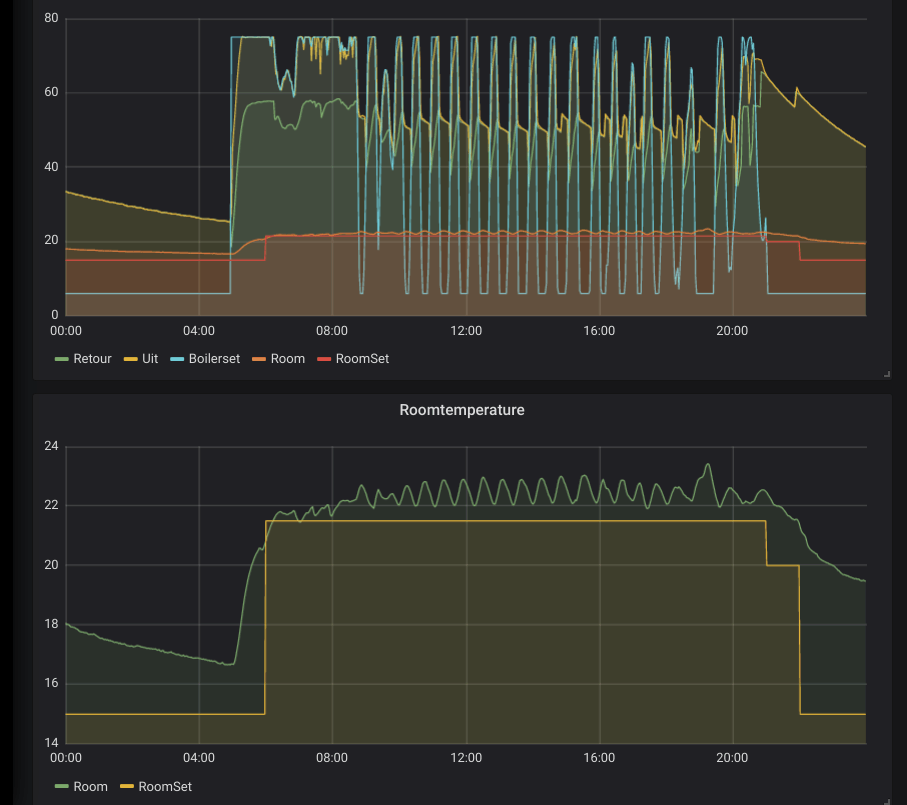
Toon doet bij mij op 't moment een beetje eigenaardig; ik zie vandaag de hele dag pieken van een boiler setpoint op de maximale temperatuur..
Vorige week werd er nog netjes gemoduleerd, maar nu klapt het tussen 75* en 6*.
Hierdoor is het eigenaardig warm in huis.

Ik heb niks aan het programma veranderd, niets aan de ketel, en ook niet aan de instellingen van Toon.
(Of de firmware, Toon is geroot)
Moduleren staat ook nog gewoon aan.

Op dit moment is de temperatuur bijna 1* boven het setpoint en toch toon Toon het icoon met de grote vlam; wat volgens mij aangeeft dat de CV brandt (en niet alleen pompt)

Iemand een idee waar dit vandaan kan komen en of er iets is wat ik zou kunnen doen?

Edit: Opgelost door een reboot.
Toon draait overigens op firmware 5.15.6.

Zo zag het eruit:
Afbeeldingslocatie: https://tweakers.net/ext/f/CJid97hUhdjKUYb5sHIJjh4w/thumb.png

[ Voor 15% gewijzigd door RudolfR op 24-01-2020 20:01 ]


Acties:
  • 0 Henk 'm!

Verwijderd

Is het mogelijk om een web pagina te laten zien op een geroote toon? Dan hoef ik geen nieuw dashboard te maken om Home Assistant op te laten zien.

Acties:
  • 0 Henk 'm!

  • Toonz
  • Registratie: Augustus 2017
  • Laatst online: 09:15
Verwijderd schreef op maandag 27 januari 2020 @ 19:33:
Is het mogelijk om een web pagina te laten zien op een geroote toon? Dan hoef ik geen nieuw dashboard te maken om Home Assistant op te laten zien.
Nee, de Toon heeft geen browser aan boord (en ook niet genoeg geheugen voor een fatsoenlijke browser)

member of the Toon Software Collective


Acties:
  • +1 Henk 'm!

Verwijderd

Dat is jammer, Is het dan mogelijk om de touch screen van de toon te hergebruiken? Bijvoorbeeld voor een raspberry pi.

Acties:
  • 0 Henk 'm!

  • makooy
  • Registratie: Januari 2011
  • Laatst online: 18:46
Verwijderd schreef op maandag 27 januari 2020 @ 19:33:
Is het mogelijk om een web pagina te laten zien op een geroote toon? Dan hoef ik geen nieuw dashboard te maken om Home Assistant op te laten zien.
Er is een HomeAssistant app voor Toon, staat in de ToonStore welke alleen beschikbaar is voor geroote Toon’s.

TWEAKERS EREDIVISIE VOETBALPOULE!


Acties:
  • 0 Henk 'm!

Verwijderd

TerrorSource schreef op maandag 27 januari 2020 @ 20:49:
[...]


Er is een HomeAssistant app voor Toon, staat in de ToonStore welke alleen beschikbaar is voor geroote Toon’s.
Die had ik al gezien, Maar die is alleen voor lichten en aan en uit switches.

Acties:
  • 0 Henk 'm!

  • Jelte
  • Registratie: Juni 2001
  • Niet online
@Verwijderd via emulated hue kun je vanuit HA van alles via toon beschikbaar maken.

Acties:
  • 0 Henk 'm!

  • makooy
  • Registratie: Januari 2011
  • Laatst online: 18:46
Jelte schreef op dinsdag 28 januari 2020 @ 07:28:
@Verwijderd via emulated hue kun je vanuit HA van alles via toon beschikbaar maken.
Domoticz > HA-bridge > Toon.
Werkt prima!

TWEAKERS EREDIVISIE VOETBALPOULE!


Acties:
  • 0 Henk 'm!

  • Demiesehv
  • Registratie: April 2018
  • Laatst online: 19:00
Toon 2 gekocht nu nog laten rooten 😂

Acties:
  • 0 Henk 'm!

  • makooy
  • Registratie: Januari 2011
  • Laatst online: 18:46
Demiesehv schreef op woensdag 5 februari 2020 @ 18:42:
Toon 2 gekocht nu nog laten rooten 😂
Lees maar een paar pagina’s terug voor de informatie hierover ;)

Let er wel op. Nieuwe Toon2’s die van verkopers in/om Den Haag komen worden NIET geroot.

TWEAKERS EREDIVISIE VOETBALPOULE!


Acties:
  • 0 Henk 'm!

  • Demiesehv
  • Registratie: April 2018
  • Laatst online: 19:00
TerrorSource schreef op woensdag 5 februari 2020 @ 19:41:
[...]


Lees maar een paar pagina’s terug voor de informatie hierover ;)

Let er wel op. Nieuwe Toon2’s die van verkopers in/om Den Haag komen worden NIET geroot.
Die laatste snap ik alleen niet.

Acties:
  • 0 Henk 'm!

  • Phoolie
  • Registratie: Juni 2002
  • Laatst online: 08-10 19:46
TerrorSource schreef op woensdag 5 februari 2020 @ 19:41:
[...]


Lees maar een paar pagina’s terug voor de informatie hierover ;)

Let er wel op. Nieuwe Toon2’s die van verkopers in/om Den Haag komen worden NIET geroot.
Kan je die wellicht ergens aan herkennen?

Acties:
  • 0 Henk 'm!

  • FunFair
  • Registratie: Maart 2000
  • Laatst online: 20:28
Demiesehv schreef op woensdag 5 februari 2020 @ 20:03:
[...]


Die laatste snap ik alleen niet.
Dat is iets wat volgens mij niet op GoT is besproken, maar wel op het Domoticaforum.
https://www.domoticaforum...hp?f=105&t=12152&start=15

Het lijkt erop dat er iemand vanuit Den Haag een boel Toon 2's te koop heeft gezet waarbij het vermoeden is dat deze gestolen zijn. De verkoper wilde niet verklaren waar hij deze vandaan heeft en heeft ze onder meerdere Marktplaats accounts te koop aangeboden vanuit Den Haag. Vermoedelijk dezelfde 'nieuw in doos' lichting als al eerder aangeboden is.

En aan het rooten van deze gestolen Toons wordt niet meegewerkt.

Acties:
  • 0 Henk 'm!

  • Demiesehv
  • Registratie: April 2018
  • Laatst online: 19:00
Zijn ze ergens aan te herkennen.
Heb een splinternieuwe gekocht voor 100 euro.
Alleen wel uit een totaal ander gebied.
En een verkoper met hoge recenties en lang lid.

Acties:
  • 0 Henk 'm!

  • makooy
  • Registratie: Januari 2011
  • Laatst online: 18:46
FunFair schreef op donderdag 6 februari 2020 @ 13:24:
[...]


Dat is iets wat volgens mij niet op GoT is besproken, maar wel op het Domoticaforum.
https://www.domoticaforum...hp?f=105&t=12152&start=15

Het lijkt erop dat er iemand vanuit Den Haag een boel Toon 2's te koop heeft gezet waarbij het vermoeden is dat deze gestolen zijn. De verkoper wilde niet verklaren waar hij deze vandaan heeft en heeft ze onder meerdere Marktplaats accounts te koop aangeboden vanuit Den Haag. Vermoedelijk dezelfde 'nieuw in doos' lichting als al eerder aangeboden is.

En aan het rooten van deze gestolen Toons wordt niet meegewerkt.
Het is geen “vermoeden” meer ;) haha
Hij is ook geen ex-monteur van Eneco ;)

Ik haal zelf de Toon2 die ik (geroot) verkoop op andere manieren op, nette legale manieren.
Aanbod van gloednieuwe Toon2 is enorm schaars buiten Jerryl/Mike/Mys om.

TWEAKERS EREDIVISIE VOETBALPOULE!


Acties:
  • 0 Henk 'm!

  • Phoolie
  • Registratie: Juni 2002
  • Laatst online: 08-10 19:46
Ik zou van het weekend een Toon 2 gaan ophalen bij iemand. Hij verkocht zijn Toon omdat hij gaat verhuizen. Krijg ik zaterdagavond een bericht dat die kerel de Toon niet kan verkopen, omdat hij zijn oude thermostaat niet werkend krijgt :(

Nog aangeboden dat ik nog wel een oude e-thermostaat heb liggen, die je zowel via aan/uit als opentherm aan kan sluiten. Maar hij wilde toch niet meer verkopen.

Was ff flink balen. Nou maar weer goed door zoeken en voorlopig nog maar even de Toon 1 laten hangen dan.

Acties:
  • 0 Henk 'm!

  • makooy
  • Registratie: Januari 2011
  • Laatst online: 18:46
Phoolie schreef op maandag 10 februari 2020 @ 12:31:
Ik zou van het weekend een Toon 2 gaan ophalen bij iemand. Hij verkocht zijn Toon omdat hij gaat verhuizen. Krijg ik zaterdagavond een bericht dat die kerel de Toon niet kan verkopen, omdat hij zijn oude thermostaat niet werkend krijgt :(

Nog aangeboden dat ik nog wel een oude e-thermostaat heb liggen, die je zowel via aan/uit als opentherm aan kan sluiten. Maar hij wilde toch niet meer verkopen.

Was ff flink balen. Nou maar weer goed door zoeken en voorlopig nog maar even de Toon 1 laten hangen dan.
Stuur maar een privé berichtje als je een Toon2 zoekt ;)

TWEAKERS EREDIVISIE VOETBALPOULE!


Acties:
  • 0 Henk 'm!

  • Malt007
  • Registratie: Mei 2011
  • Laatst online: 07-10 16:17
Overgestapt naar een andere aanbieder, kan eindelijk die Toon eruit :) Ding is onwerkbaar traag tegenwoordig.

Acties:
  • 0 Henk 'm!

  • makooy
  • Registratie: Januari 2011
  • Laatst online: 18:46
Malt007 schreef op maandag 10 februari 2020 @ 13:00:
Overgestapt naar een andere aanbieder, kan eindelijk die Toon eruit :) Ding is onwerkbaar traag tegenwoordig.
Toon1 is na het Rooten wel wat sneller te maken, denk hierbij aan 10-15%. Het is niet veel maar wel wat ten minste.
Toon2 is factor 4-6x sneller dan Toon1 dus dat merk je enorm.

TWEAKERS EREDIVISIE VOETBALPOULE!


Acties:
  • 0 Henk 'm!

  • Malt007
  • Registratie: Mei 2011
  • Laatst online: 07-10 16:17
TerrorSource schreef op maandag 10 februari 2020 @ 13:25:
[...]


Toon1 is na het Rooten wel wat sneller te maken, denk hierbij aan 10-15%. Het is niet veel maar wel wat ten minste.
Toon2 is factor 4-6x sneller dan Toon1 dus dat merk je enorm.
Snap niet dat ze nieuwe software versies live gooien zonder eerst te testen of het apparaat nog bruikbaar is. Vorig jaar nog een keer een update geweest die hem weer snel maakte, maar sindsdien weer elke keer langzamer.

Is er trouwens een methode om via de app je totaalstanden te zien?

Acties:
  • +1 Henk 'm!

  • makooy
  • Registratie: Januari 2011
  • Laatst online: 18:46
Malt007 schreef op maandag 10 februari 2020 @ 13:54:
[...]


Snap niet dat ze nieuwe software versies live gooien zonder eerst te testen of het apparaat nog bruikbaar is. Vorig jaar nog een keer een update geweest die hem weer snel maakte, maar sindsdien weer elke keer langzamer.

Is er trouwens een methode om via de app je totaalstanden te zien?
Er zijn nog wel meer zaken die Quby uitvoert die niet te begrijpen zijn. :X
Ze hebben enkele maanden geleden een firmware versie geforceerd uitgerold op een groot deel van de Toon1’s zonder te kijken of er wel genoeg disk space was |:(
Hierdoor liep de schijfruimte vol waardoor de update niet verder liep en “brickten” de Toon1’s.

In de Toon2 zitten ook enkele fouten in de berekening van de temperatuur en luchtvochtigheid. We hebben dit al meermaals aangegeven maar wordt niet geluisterd :?

TWEAKERS EREDIVISIE VOETBALPOULE!


Acties:
  • 0 Henk 'm!

  • Tomba
  • Registratie: Mei 2000
  • Laatst online: 22:26

Tomba

Quis custodiet ipsos custodes?

TerrorSource schreef op maandag 10 februari 2020 @ 13:25:
[...]


Toon1 is na het Rooten wel wat sneller te maken, denk hierbij aan 10-15%. Het is niet veel maar wel wat ten minste.
Toon2 is factor 4-6x sneller dan Toon1 dus dat merk je enorm.
Mijn (geroote) Toon1 moet echt regelmatig herstarten om m bruikbaar te houden en soms crasht ie zelfs tijdens de reboot. Is het mogelijk om een dagelijkse reboot te schedulen? Crontab lijkt ie helaas niet te hebben:
code:
1
2
crontab -e
-sh: crontab: not found

tomba.tweakblogs.net || Mijn V&A


Acties:
  • 0 Henk 'm!

  • lxz
  • Registratie: Februari 2001
  • Laatst online: 21:01

lxz

Er is wel een versie van cron. Heb ik destijds van files.domoticaforum.eu gehaald. Weet niet of het daar nog op staat

Acties:
  • 0 Henk 'm!

  • jobr
  • Registratie: Januari 2009
  • Laatst online: 26-07 21:40
Tomba schreef op maandag 10 februari 2020 @ 15:15:
[...]

Mijn (geroote) Toon1 moet echt regelmatig herstarten om m bruikbaar te houden en soms crasht ie zelfs tijdens de reboot. Is het mogelijk om een dagelijkse reboot te schedulen? Crontab lijkt ie helaas niet te hebben:
code:
1
2
crontab -e
-sh: crontab: not found
Reboot vanaf een andere server middels SSH.

Acties:
  • 0 Henk 'm!

  • RudolfR
  • Registratie: Maart 2011
  • Laatst online: 20:07

Acties:
  • 0 Henk 'm!

  • makooy
  • Registratie: Januari 2011
  • Laatst online: 18:46
Tomba schreef op maandag 10 februari 2020 @ 15:15:
[...]

Mijn (geroote) Toon1 moet echt regelmatig herstarten om m bruikbaar te houden en soms crasht ie zelfs tijdens de reboot. Is het mogelijk om een dagelijkse reboot te schedulen? Crontab lijkt ie helaas niet te hebben:
code:
1
2
crontab -e
-sh: crontab: not found
Instellingen > TSC > Subscription features.
Alles uitzetten tenzij je iets ervan gebruikt.

Ook alle ToonStore apps verwijderen die je niet gebruikt.

Kijk eens of dat helpt?

Cron is niet echt een fix. Na een tijdje looot memory weer vol.

TWEAKERS EREDIVISIE VOETBALPOULE!


Acties:
  • 0 Henk 'm!

  • Tomba
  • Registratie: Mei 2000
  • Laatst online: 22:26

Tomba

Quis custodiet ipsos custodes?

TerrorSource schreef op maandag 10 februari 2020 @ 21:58:
[...]


Instellingen > TSC > Subscription features.
Alles uitzetten tenzij je iets ervan gebruikt.

Ook alle ToonStore apps verwijderen die je niet gebruikt.

Kijk eens of dat helpt?

Cron is niet echt een fix. Na een tijdje looot memory weer vol.
Heb ik allemaal al gedaan, enige wat aanstaat is ZonOpToon. Enige apps zijn AfvalWijzer, Buienradar en WiFi QR. Om m stabiel te houden is een regelmatige reboot echt noodzakelijk en dat zou ik graag automatiseren (op de Toon zelf ;) ) Iemand enig idee of en hoe dat kan?

tomba.tweakblogs.net || Mijn V&A

Pagina: 1 ... 13 ... 25 Laatste