Ik heb een paar weken geleden mijn homeserver opnieuw geïnstalleerd (met Proxmox) omdat de root-SSD was overleden.
In tegenstelling tot de vorige installatie heb ik nu ook ZFS gebruikt voor de nieuwe root-SSD.
Nu heb ik echter het probleem dat ZFS om de zoveel dagen deze pool suspend vanwege "I/O failures". Vanaf dat moment hangt het hele systeem, want het root filesystem is dan immers niet meer bereikbaar. Logs worden ook niet weggeschreven, dus dat bemoeilijkt het troubleshooten ook...
Als ik om dat moment een scherm aansluit zie ik het volgende:
:strip_exif()/f/image/zBqy3Sz0uI1MBYho77jGhCvZ.jpg?f=fotoalbum_large)
(sorry voor de foto, maar aangezien de logs niet worden weggeschreven kan ik het niet als tekst plaatsen)
De ACPI-errors zijn niet gerelateerd denk ik. Ik zie wel een "SATA link up" (wat impliceert dat ie daarvoor down was), gevolgd door dus de ZFS-error "Pool 'rpool' has encountered an uncorrectable I/O failure and has been suspended.".
Na een (harde) reboot komt alles steeds gewoon weer zonder enkele problemen online, en werkt het weer een paar dagen totdat hij weer random eruit klapt. Een scrub voltooit ook steeds zonder fouten.
Ik heb al een andere SATA-poort geprobeerd. Wat zou dit nog anders kunnen zijn? Zoals gezegd betreft dit een goednieuwe SSD...
In tegenstelling tot de vorige installatie heb ik nu ook ZFS gebruikt voor de nieuwe root-SSD.
Nu heb ik echter het probleem dat ZFS om de zoveel dagen deze pool suspend vanwege "I/O failures". Vanaf dat moment hangt het hele systeem, want het root filesystem is dan immers niet meer bereikbaar. Logs worden ook niet weggeschreven, dus dat bemoeilijkt het troubleshooten ook...
Als ik om dat moment een scherm aansluit zie ik het volgende:
:strip_exif()/f/image/zBqy3Sz0uI1MBYho77jGhCvZ.jpg?f=fotoalbum_large)
(sorry voor de foto, maar aangezien de logs niet worden weggeschreven kan ik het niet als tekst plaatsen)
De ACPI-errors zijn niet gerelateerd denk ik. Ik zie wel een "SATA link up" (wat impliceert dat ie daarvoor down was), gevolgd door dus de ZFS-error "Pool 'rpool' has encountered an uncorrectable I/O failure and has been suspended.".
Na een (harde) reboot komt alles steeds gewoon weer zonder enkele problemen online, en werkt het weer een paar dagen totdat hij weer random eruit klapt. Een scrub voltooit ook steeds zonder fouten.
Ik heb al een andere SATA-poort geprobeerd. Wat zou dit nog anders kunnen zijn? Zoals gezegd betreft dit een goednieuwe SSD...
Gewoon een heel grote verzameling snoertjes
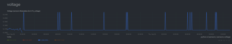
/f/image/MPwRMExKp033shJTbcmmyzdf.png?f=fotoalbum_large)
/f/image/H2P6SZskIMGDo3pJg2rhSgXu.png?f=fotoalbum_large)
/f/image/HhBxRNJPUUecoyjbilGF78BF.png?f=fotoalbum_large)
/f/image/iCpJHGdJeceLRHofTGPThKhv.png?f=fotoalbum_large)
/f/image/gxwSeueWPDeAYUrcBOPtJtT0.png?f=fotoalbum_large)
/f/image/gCWj713oG020M0niWxqc0xEE.png?f=fotoalbum_large)
/f/image/jnMVcLXdqISFtlsXbFb7DxEW.png?f=fotoalbum_large)
/f/image/xQFzeegEJcFLwkHlpDZ9tptk.png?f=fotoalbum_large)
/f/image/dDxtM48jF9JilXXTYM72IlED.png?f=fotoalbum_large)
/f/image/YtFI9yJBNtCogGJS6tx5a0uV.png?f=fotoalbum_large)
/f/image/6cIbvBj9YgTaQGkaHDaZkXK0.png?f=fotoalbum_large)
/f/image/NYhL1NTSdl9MzWg5RjPgHove.png?f=fotoalbum_large)