Ontwikkelaar van de Heatpump Listener en Itho Daalderop warmtepomp control module
Voor mijn situatie heb ik geen backup element nodig. Het huis is uit 2013 en goed geïsoleerd. Ik heb een amber 6.5 maar ben alles aan het ombouwen zoals water inhoud voor de 9 kw en bij mij zakt de temperatuur bij een defrost of een paar uur niet verwarmen niet in.Jordi_ schreef op zaterdag 17 januari 2026 @ 14:54:
Heeft iemand ideeën over wanneer het backup element in te schakelen bij DHW? Zijn er mensen die dit vaak nodig hebben? Ik kan het mij alleen voorstellen bij koud weer als je eigenlijk zo snel mogelijk DHW run af wilt maken om weer te kunnen verwarmen.
In de maanden dat er zonne energie is werkt de warmtepomp alleen overdag en dat werkt nu goed na vergroten van leidingen en radiatoren.
Zou het mogelijk zijn in de toekomst om een optie toe te voegen om de stootlijn paar graden te verhogen zoals met smart grid?
[ Voor 7% gewijzigd door mbuts op 17-01-2026 16:55 ]
Ja, sowieso moeten de smart grid inputs nog uitgelezen worden en daar een implementatie aan hangen. En dan moet het ook mogelijk zijn om het te triggeren zonder fysieke bedrading aan de smart grid inputs.mbuts schreef op zaterdag 17 januari 2026 @ 16:45:
[...]
Zou het mogelijk zijn in de toekomst om een optie toe te voegen om de stootlijn paar graden te verhogen zoals met smart grid?
Natuurlijk kun je het nu ook al implementeren in Home Assistant, via het externe setpoint element.
EV6 Plus RWD 77kWh (MY23) | Amber 65(OpenAmber software) | LG-WH27S | 3x Victron MP2-5000 + 32kWh | 8000Wp
In de zomer als het extreem warm is buiten, dan gaat de compressor in bescherming door te hoge druk oid. Tapwatee komt bij ons dan niet boven de 50 graad o.i.d. Dan zou je de BUH gebruiken om de laatste graden naar je setpoint op te pakken. (Of je moet je tapwater dus in de nacht gaan verwarmen)Jordi_ schreef op zaterdag 17 januari 2026 @ 14:54:
Heeft iemand ideeën over wanneer het backup element in te schakelen bij DHW? Zijn er mensen die dit vaak nodig hebben? Ik kan het mij alleen voorstellen bij koud weer als je eigenlijk zo snel mogelijk DHW run af wilt maken om weer te kunnen verwarmen.
Daarnaast inderdaad bij groot zonneoverschot zou je de smartgrid pooeten kunnen sturen om de BUH bij te schakelen en lekker vlot je tapwater op te warmen.
Wil nog eens kijken of dit laatste ook met een los element te realiseren valt bij een wpv vat. Zomers hebben we wss wel aardig wat stroom over. Dan heb ik er geen moeite mee om eletrisch water te verwarmen. Maar ik zou wel graag de koeling van de amber aanhouden ;p
Als er warmtevraag is controleerd de software dan of de 3 weg klep in de verwarm stand staat?
Vanmorgen toen ik de verwarming aan heb gezet stond de 3 weg klep in de verkeerde stand.
Bij mij haalt hij het in de winter ook niet, maar ik zit nu te denken dat dat wellicht door de eco stand komt waardoor hij niet verder gaat dan 55Hz. De volgende keer zal ik die eens uitzetten en kijken of dat scheelt.darkvalias schreef op zondag 18 januari 2026 @ 10:27:
[...]
In de zomer als het extreem warm is buiten, dan gaat de compressor in bescherming door te hoge druk oid. Tapwatee komt bij ons dan niet boven de 50 graad o.i.d. Dan zou je de BUH gebruiken om de laatste graden naar je setpoint op te pakken. (Of je moet je tapwater dus in de nacht gaan verwarmen)
Daarnaast inderdaad bij groot zonneoverschot zou je de smartgrid pooeten kunnen sturen om de BUH bij te schakelen en lekker vlot je tapwater op te warmen.
Wil nog eens kijken of dit laatste ook met een los element te realiseren valt bij een wpv vat. Zomers hebben we wss wel aardig wat stroom over. Dan heb ik er geen moeite mee om eletrisch water te verwarmen. Maar ik zou wel graag de koeling van de amber aanhouden ;p
Ontwikkelaar van de Heatpump Listener en Itho Daalderop warmtepomp control module
Wat gebeurd er precies bij extreem warm weer? Gaat de compressor uit of gaat hij de maximale frequentie berpeken? Dit is namelijk interessant of dit ook geïmplementeerd moet worden of dat de buiten unit dit zelf regelt. Als je nog data hebt van sensor waardes e.d. op zo'n moment houd ik mij aanbevolen.darkvalias schreef op zondag 18 januari 2026 @ 10:27:
[...]
In de zomer als het extreem warm is buiten, dan gaat de compressor in bescherming door te hoge druk oid. Tapwatee komt bij ons dan niet boven de 50 graad o.i.d. Dan zou je de BUH gebruiken om de laatste graden naar je setpoint op te pakken. (Of je moet je tapwater dus in de nacht gaan verwarmen)
Daarnaast inderdaad bij groot zonneoverschot zou je de smartgrid pooeten kunnen sturen om de BUH bij te schakelen en lekker vlot je tapwater op te warmen.
Wil nog eens kijken of dit laatste ook met een los element te realiseren valt bij een wpv vat. Zomers hebben we wss wel aardig wat stroom over. Dan heb ik er geen moeite mee om eletrisch water te verwarmen. Maar ik zou wel graag de koeling van de amber aanhouden ;p
Bij vorstbescherming en geen tapwater vraag dan zou hij op verwarm stand moeten gaan. Ik heb nog foutje gefixed waarbij de klep niet goed in verwarmen werd gezet.mbuts schreef op zondag 18 januari 2026 @ 11:51:
In welke stand word de 3 weg klep gezet bij vorstbeveiliging?
Als er warmtevraag is controleerd de software dan of de 3 weg klep in de verwarm stand staat?
Vanmorgen toen ik de verwarming aan heb gezet stond de 3 weg klep in de verkeerde stand.
https://github.com/Jordi1990/openamber/releases/tag/0.0.5
EV6 Plus RWD 77kWh (MY23) | Amber 65(OpenAmber software) | LG-WH27S | 3x Victron MP2-5000 + 32kWh | 8000Wp
Ik kan er naast zitten maar is dit niet wat je bedoeld?Jordi_ schreef op zondag 18 januari 2026 @ 13:59:
[...]
Wat gebeurd er precies bij extreem warm weer? Gaat de compressor uit of gaat hij de maximale frequentie berpeken? Dit is namelijk interessant of dit ook geïmplementeerd moet worden of dat de buiten unit dit zelf regelt. Als je nog data hebt van sensor waardes e.d. op zo'n moment houd ik mij aanbevolen.
[...]
Bij vorstbescherming en geen tapwater vraag dan zou hij op verwarm stand moeten gaan. Ik heb nog foutje gefixed waarbij de klep niet goed in verwarmen werd gezet.
https://github.com/Jordi1990/openamber/releases/tag/0.0.5
https://gathering.tweaker...G8GS.png%3Ff%3Duser_large
Amber 65. Atlantic Explorer. 20.000Wp zonnepanelen. 48kWh/20kW Sigenergy thuisbatterij Kia Niro EV. Zappi Laadpaal. Bakkerij aan huis -> 40kW deckoven
Zou kunnen idd, zal even kijken wat de originele software doet bij hoge buitentemperaturen.timpel_800 schreef op zondag 18 januari 2026 @ 17:31:
[...]
Ik kan er naast zitten maar is dit niet wat je bedoeld?
https://gathering.tweaker...G8GS.png%3Ff%3Duser_large
EV6 Plus RWD 77kWh (MY23) | Amber 65(OpenAmber software) | LG-WH27S | 3x Victron MP2-5000 + 32kWh | 8000Wp
Amber 6.5 hier wel. Eco modus gaat bij mij uit onder het vriespunt omdat het huis anders te ver afkoeltleejoow schreef op zondag 18 januari 2026 @ 11:58:
[...]
Bij mij haalt hij het in de winter ook niet, maar ik zit nu te denken dat dat wellicht door de eco stand komt waardoor hij niet verder gaat dan 55Hz. De volgende keer zal ik die eens uitzetten en kijken of dat scheelt.
Ik vermoed idd wat hierboven ook gezegd wordt. Max vermogen is dan iig beperkt. Zal nog eens zoeken voor je of ik nuttige data heb (long term statistics).Jordi_ schreef op zondag 18 januari 2026 @ 13:59:
[...]
Wat gebeurd er precies bij extreem warm weer? Gaat de compressor uit of gaat hij de maximale frequentie berpeken? Dit is namelijk interessant of dit ook geïmplementeerd moet worden of dat de buiten unit dit zelf regelt. Als je nog data hebt van sensor waardes e.d. op zo'n moment houd ik mij aanbevolen.
Top! Is dit het juiste display? https://www.amazon.nl/Wav...&pd_rd_i=B0DDQ6646X&psc=1Jordi_ schreef op zaterdag 17 januari 2026 @ 14:16:
[...]
Het werkt op de waveshare maar ik heb nog geen kant en klare binaries hiervoor. Ook is er nog geen interface. Maar hier ga ik wel aan werken dus prima om aan te schaffen.
Ja dat is de juiste. Ik zal binnenkort ook zorgen voor de YAML voor dit bordje en een kant en klare build.bighead schreef op dinsdag 20 januari 2026 @ 12:20:
[...]
Top! Is dit het juiste display? https://www.amazon.nl/Wav...&pd_rd_i=B0DDQ6646X&psc=1
EV6 Plus RWD 77kWh (MY23) | Amber 65(OpenAmber software) | LG-WH27S | 3x Victron MP2-5000 + 32kWh | 8000Wp
Ontwikkelaar van de Heatpump Listener en Itho Daalderop warmtepomp control module
Ik weet het niet zeker, dat is al weer een tijdje terug. Initieel schakelde ik meerdere onbekende relais om de pomp werkend te krijgen, nu is het al een stuk duidelijker en doe ik alleen relais pomp p0 en deze 1104 maar wat die exact doet heb ik nog niet helder. Ik vermoed wel dat het een relais is want in die 1100 range zitten alleen maar relais.leejoow schreef op dinsdag 20 januari 2026 @ 17:16:
Die 1104 die nodig is voor initialisatie, hoor je dan ook een relais klikken ergens? Wat gebeurt er als je die niet stuurt?
EV6 Plus RWD 77kWh (MY23) | Amber 65(OpenAmber software) | LG-WH27S | 3x Victron MP2-5000 + 32kWh | 8000Wp
Reactie ontvangen van Aquaro, 2000 liter per uur is geen probleem.rh63nl schreef op zaterdag 17 januari 2026 @ 15:00:
[...]
Dank voor je feedback!!, en jammer dat er geen " klik" maar " krak" uitkwam. Nog even geduld dus ;-)
Ik kan mijn kapot gemaakte unit terug sturen en dan krijg ik een nieuwe.
[ Voor 4% gewijzigd door Whiskey48 op 20-01-2026 22:57 ]
PV ZObrabant O 11 x 355Wp (3900Wp) 32gr / W 11x355Wp (3900Wp) 32gr / Goodwe DNS 5000 5kw
Als zeker is dat je ze ook aan 3 verschillende apps/telefoons kan koppelen heb ik zeker interesse.wowly schreef op woensdag 21 januari 2026 @ 10:56:
Mooi, dan ga ik er ook 1 halen. Ik zie dat als ik er 3 tegelijk koop de prijs van 229 naar 179 euro per stuk gaat. Iemand interesse om mee te doen?
XC40 P8 - Wallbox Copper SB
Zijn 3 losse setjes, waarschijnlijk krijg je dan 3 doosjes.ArnoudN schreef op woensdag 21 januari 2026 @ 11:20:
[...]
Als zeker is dat je ze ook aan 3 verschillende apps/telefoons kan koppelen heb ik zeker interesse.
Dan doe ik meeWhiskey48 schreef op woensdag 21 januari 2026 @ 11:25:
[...]
Zijn 3 losse setjes, waarschijnlijk krijg je dan 3 doosjes.
XC40 P8 - Wallbox Copper SB
Ik zag hetzelfde inderdaad.. Nu heb ik een flowmeter op de leejow module zitten, maar ik las laatst bij iemand dat dezelfde flowmeter kapot is gegaan. Iets als back-up is dus wel fijn. Oldschool Tweakers inkoopactie, dus?wowly schreef op woensdag 21 januari 2026 @ 10:56:
Mooi, dan ga ik er ook 1 halen. Ik zie dat als ik er 3 tegelijk koop de prijs van 229 naar 179 euro per stuk gaat. Iemand interesse om mee te doen?
30x Denim G-G 410 Wp & Enphase IQ8M OW / Nissan Leaf ZE1 40kWh / Wallbox Quasar [V2G] / Easee Home / Itho Daalderop Amber 95 / Atlantic Explorer v4 270L [ook als alternatieve airco!]
PV ZObrabant O 11 x 355Wp (3900Wp) 32gr / W 11x355Wp (3900Wp) 32gr / Goodwe DNS 5000 5kw
PV ZObrabant O 11 x 355Wp (3900Wp) 32gr / W 11x355Wp (3900Wp) 32gr / Goodwe DNS 5000 5kw
@wowlywowly schreef op woensdag 21 januari 2026 @ 15:33:
Als iedereen even aangeeft of ze meedoen en me even een pb stuurt dan kunnen we straks via signal of desnoods whatsapp zaken afspreken. Ik vermoed dat als er meer dan 3 worden besteld de prijs alleen maar verder daalt.
Een duimpje, dat je duidelijk signal gebruikt ipv wattsapp!!
Sinds aug 24: Quatt Duo 2 x V1.5, , Thermo: Tado v3+, daarvoor 1100m3 gas. 1800kwh zon. Vrijstaand no brabant 1976, 150m2, nefit combi exellent 2004, Veel hr+ glas, vooral in serre, redelijke isolatie. Radiators t22, vvw in serre als bijverwarming.
120m2 bovenwoning met 6 radiatoren en vvw in de badkamer. Intergas HRE 36/30A met Honeywell Round Modulation en Quatt hybrid op het dak van de dakkapel
Buitenunit regelt de fan aansturing, er bestaat wel een setting in de originele software van de Amber die het toerental kan begrenzen. Dit zorgt dan voor een soort EEPROM update, het zelfde als eerder vermeld over de defrost setting. En in onderhouds modus kun je de fan alleen aan/uit zetten via een modbus register.TeslaNerd schreef op vrijdag 23 januari 2026 @ 09:46:
Heeft de OpenAmber modbus aansturing een 06-register om de fanspeed in de buitenunit aan te sturen?
EV6 Plus RWD 77kWh (MY23) | Amber 65(OpenAmber software) | LG-WH27S | 3x Victron MP2-5000 + 32kWh | 8000Wp
Wat is de onderhouds modus?Jordi_ schreef op vrijdag 23 januari 2026 @ 13:48:
[...]
Buitenunit regelt de fan aansturing, er bestaat wel een setting in de originele software van de Amber die het toerental kan begrenzen. Dit zorgt dan voor een soort EEPROM update, het zelfde als eerder vermeld over de defrost setting. En in onderhouds modus kun je de fan alleen aan/uit zetten via een modbus register.
120m2 bovenwoning met 6 radiatoren en vvw in de badkamer. Intergas HRE 36/30A met Honeywell Round Modulation en Quatt hybrid op het dak van de dakkapel
Bij de amber software kun je in het onderhoudsmenu bepaalde onderdelen los aansturen, hierbij zet hij de working mode van de buiten unit op 6. In de Quatt code komt dit ook voorbij als service modus dacht ik.
EV6 Plus RWD 77kWh (MY23) | Amber 65(OpenAmber software) | LG-WH27S | 3x Victron MP2-5000 + 32kWh | 8000Wp
Dat is interessant. Met welke modbus registers kunnen jullie dan welke onderdelen los aansturen?Jordi_ schreef op dinsdag 27 januari 2026 @ 10:53:
[...]
Bij de amber software kun je in het onderhoudsmenu bepaalde onderdelen los aansturen, hierbij zet hij de working mode van de buiten unit op 6. In de Quatt code komt dit ook voorbij als service modus dacht ik.
120m2 bovenwoning met 6 radiatoren en vvw in de badkamer. Intergas HRE 36/30A met Honeywell Round Modulation en Quatt hybrid op het dak van de dakkapel
De registers heb ik nog niet in kaart gebracht dat staat nog op de planning, dit zijn de opties in het onderhoudsmenu.TeslaNerd schreef op dinsdag 27 januari 2026 @ 11:19:
[...]
Dat is interessant. Met welke modbus registers kunnen jullie dan welke onderdelen los aansturen?
Pompen/3-weg klep zijn voor de binnen unit van de amber dus niet van toepassing op Quatt.
EV6 Plus RWD 77kWh (MY23) | Amber 65(OpenAmber software) | LG-WH27S | 3x Victron MP2-5000 + 32kWh | 8000Wp
Ik heb een eigen flow meter toegevoegd aan die van leejouw mbv een bekende installeteur.
Ik heb een Amber 120 versie 229.0 II, de eeprom versie 121.0 software buiten unit 280.0
(dit zijn de gegevens die ik uitlees uit de leejouw module in home-assistant)
Hoe kan ik helpen?
Het zou vooral helpen om meer gebruikers te krijgen die OpenAmber draaien, zodat we het kunnen verbeteren. Belangrijk punt is dat op dit moment nog geen implementatie hangt aan de Tv1 en Tv2 sensoren, dus als je installatie dat gebruikt is het misschien nog niet het juiste moment.shadylog schreef op dinsdag 27 januari 2026 @ 22:16:
Top project. Hulde! ik wil mee doen. Ik heb een eigen bluetooth BLE thermostaat toegevoegd aan de ESPHome van leeejouw.
Ik heb een eigen flow meter toegevoegd aan die van leejouw mbv een bekende installeteur.
Ik heb een Amber 120 versie 229.0 II, de eeprom versie 121.0 software buiten unit 280.0
(dit zijn de gegevens die ik uitlees uit de leejouw module in home-assistant)
Hoe kan ik helpen?
EV6 Plus RWD 77kWh (MY23) | Amber 65(OpenAmber software) | LG-WH27S | 3x Victron MP2-5000 + 32kWh | 8000Wp
[ Voor 27% gewijzigd door leejoow op 28-01-2026 13:18 ]
Ontwikkelaar van de Heatpump Listener en Itho Daalderop warmtepomp control module
Ja dat is een goeie vraag, ik denk het eigenlijk wel. Laatst had iemand het ook over de 2.29 software op de HP-S dus het zou mij niets verbazen dat Itho ook gewoon dezelfde Heatstar software levert op beide warmtepompen, misschien nog net met wat andere kleurtjes oid.leejoow schreef op woensdag 28 januari 2026 @ 13:17:
Even voor mijn beeld: zou het met een HP-S nu ook al moeten werken? Ik heb DHW en verder enkel vloerverwarming. Als ik de code zie zou ik van wel verwachten, maar een checkvraag kan geen kwaad
Iemand moet het als eerste eens proberen
EV6 Plus RWD 77kWh (MY23) | Amber 65(OpenAmber software) | LG-WH27S | 3x Victron MP2-5000 + 32kWh | 8000Wp
- met Home Assistant heb ik de flowrate instelbaar tussen 500-1000l/h wat bij lage compressorsnelheden een 10% hogere COP geeft. Niet schokkend maar bij mijn Quatt die 80% van het stookseizoen op 30-39Hz draait de moeite waard.
- de eerste dagen de compressorsnelheid nog met de hand ingesteld via de HA telefoon app maar dit weekeinde met een eerdere suggestie van het forum een regelaar gemaakt obv het energieverlies van mijn woning mbv de Home Performance integratie.
- met wat hulp van chatgpt een eenvoudige feedback loop gemaakt voor de aansturing van de compressor niveaus (1-10) zodat het thermische vermogen van de Quatt het energieverlies volgt volgens deze Home Performance integratie.
- Met de defrosts van de afgelopen koude dagen had ik nog een extra correctiefactor nodig op de aansturing van het compressor niveau zodat het energieverlies van de defrosts wordt gecompenseerd. Daarvoor de Defrost Discombobulator aangemaakt die ieder uur obv het in dat uur geleverde vermogen gedeeld door het in dat uur gevraagde vermogen een correctiefactor toevoegt (correctie: 0,75 - 1,25).
- Het draait al direct best goed en ik zie dat de K-coefficient in de Home Performance ook nog iedere 24h wat wordt bijgesteld.
/f/image/LBB570NjW7A2YXTECuPA8ADv.png?f=fotoalbum_large)
/f/image/psvnuzTT2wJ8dqXcr0RYMupL.png?f=fotoalbum_large)
[ Voor 7% gewijzigd door TeslaNerd op 28-01-2026 21:23 ]
120m2 bovenwoning met 6 radiatoren en vvw in de badkamer. Intergas HRE 36/30A met Honeywell Round Modulation en Quatt hybrid op het dak van de dakkapel
Dat ga ik dan doen, ik gebruik de Tv1 en Tv2 niet ik heb net zoals leejouw alleen vloerverwarming in het hele huis, geen buffer, geen pompJordi_ schreef op woensdag 28 januari 2026 @ 12:47:
@mbuts Kun jij al wat terugkoppelen over de DHW functionaliteiten? Is dat werkbaar?
[...]
Het zou vooral helpen om meer gebruikers te krijgen die OpenAmber draaien, zodat we het kunnen verbeteren. Belangrijk punt is dat op dit moment nog geen implementatie hangt aan de Tv1 en Tv2 sensoren, dus als je installatie dat gebruikt is het misschien nog niet het juiste moment.
Ik heb inderdaad een HPS met 2.29 III software. Ik denk niet dat Itho iets aan de software heeft gewijzigd omdat ik gelijk gedrag zie bij de HPS als bij de huidige amber installaties. Misschien dat ik binnenkort wel ff een test run draai. Maar moet dan eerst ff een test bordje solderen. Ik heb WW en vloerverwarming met buffervat.Jordi_ schreef op woensdag 28 januari 2026 @ 13:32:
[...]
Ja dat is een goeie vraag, ik denk het eigenlijk wel. Laatst had iemand het ook over de 2.29 software op de HP-S dus het zou mij niets verbazen dat Itho ook gewoon dezelfde Heatstar software levert op beide warmtepompen, misschien nog net met wat andere kleurtjes oid.
Iemand moet het als eerste eens proberen.
Ontwikkelaar van de Heatpump Listener en Itho Daalderop warmtepomp control module
De laatste keer werkte de DHW mode op zich maar daarna heb ik niet verder getest.Jordi_ schreef op woensdag 28 januari 2026 @ 12:47:
@mbuts Kun jij al wat terugkoppelen over de DHW functionaliteiten? Is dat werkbaar?
[...]
Het zou vooral helpen om meer gebruikers te krijgen die OpenAmber draaien, zodat we het kunnen verbeteren. Belangrijk punt is dat op dit moment nog geen implementatie hangt aan de Tv1 en Tv2 sensoren, dus als je installatie dat gebruikt is het misschien nog niet het juiste moment.
Voor nu mis ik nog de optie om bij veel stroom een soort van smart grid optie te gebruiken zoals die aanwezig is in de huidige Windows CE unit. Het zou handig zijn om bijvoorbeeld bij veel stroom de stooklijn met 5 graden te verhogen.
Een feature waarmee je mij direct zou overtuigen om over te stappen is de optie om de DHW pomp pas te laten draaien als de retour tempratuur hoger (bv 2 graden) dan het DHW vat.
Mogelijk omdat de afstand wat groter is tussen Amber en DHW vat trekt ie nu de DWH temp eerst naar beneden voordat het water begint op te warmen en als je dan net onder de douche staat is dat niet zo fijn.
Bedankt, dat is waardevolle feedback! Jouw idee over DHW pomp vertraagd starten klinkt als een mooie verbetering.mbuts schreef op donderdag 29 januari 2026 @ 15:40:
[...]
De laatste keer werkte de DHW mode op zich maar daarna heb ik niet verder getest.
Voor nu mis ik nog de optie om bij veel stroom een soort van smart grid optie te gebruiken zoals die aanwezig is in de huidige Windows CE unit. Het zou handig zijn om bijvoorbeeld bij veel stroom de stooklijn met 5 graden te verhogen.
Een feature waarmee je mij direct zou overtuigen om over te stappen is de optie om de DHW pomp pas te laten draaien als de retour tempratuur hoger (bv 2 graden) dan het DHW vat.
Mogelijk omdat de afstand wat groter is tussen Amber en DHW vat trekt ie nu de DWH temp eerst naar beneden voordat het water begint op te warmen en als je dan net onder de douche staat is dat niet zo fijn.
EV6 Plus RWD 77kWh (MY23) | Amber 65(OpenAmber software) | LG-WH27S | 3x Victron MP2-5000 + 32kWh | 8000Wp
Mogelijk is het op een gegeven moment wel handig om voor de webserver de zaken op te delen in verwarmen, koelen en DHW.
Idd die is nu wat rommelig. Wordt ook nog veel erger zodra we meer flexibiliteit met settings toevoegen.mbuts schreef op donderdag 29 januari 2026 @ 17:11:
Ik zal anders vanavond of morgen nog eens de laatste software uitproberen.
Mogelijk is het op een gegeven moment wel handig om voor de webserver de zaken op te delen in verwarmen, koelen en DHW.
EV6 Plus RWD 77kWh (MY23) | Amber 65(OpenAmber software) | LG-WH27S | 3x Victron MP2-5000 + 32kWh | 8000Wp
Eventueel een aantal zaken op disabled_by_default: true zetten . Zijn ze wel makkelijk zichtbaar te maken op de webinterface, maar default verborgen.Jordi_ schreef op donderdag 29 januari 2026 @ 17:36:
[...]
Idd die is nu wat rommelig. Wordt ook nog veel erger zodra we meer flexibiliteit met settings toevoegen.
Voor Quatt heb ik de bijna 40 failure codes ook maar gegroepeerd tot een enkele text sensor die ze samenvoegt (comma separated)
[ Voor 14% gewijzigd door jj85 op 29-01-2026 17:51 ]
De temperatuur van de voeler in het vat is niet persé de temperatuur van de onderste laag water, omdat de voeler boven het gedeelte zit dat rond gepompt wordt.mbuts schreef op donderdag 29 januari 2026 @ 15:40:
[...]
Een feature waarmee je mij direct zou overtuigen om over te stappen is de optie om de DHW pomp pas te laten draaien als de retour tempratuur hoger (bv 2 graden) dan het DHW vat.
Mogelijk omdat de afstand wat groter is tussen Amber en DHW vat trekt ie nu de DWH temp eerst naar beneden voordat het water begint op te warmen en als je dan net onder de douche staat is dat niet zo fijn.
Merk je echt dat het douchewater kouder wordt bij een run? Of was dan je vat al bijna "leeg"?
Wellicht dat dit anders is bij een heel lang leidingtraject, maar ik ervaar zelfs dat ik de temperatuur van een legionella run van de dag ervoor nog uit de kraan krijg terwijl de Amber staat te verwarmen naar de reguliere sww temperatuur.
Alleen de onderste laag water wordt rondgepompt namelijk.
Wel mag de circulatiepomp idd wat later inschakelen dan nu het geval is, nu schakelt die al in voordat de compressor draait.
Ik probeer even de laatste versie van Github te testen en waarschijnlijk doe ik zelf iets fout maar ik krijg nog de volgende foutmelding
NFO Detected timezone 'Europe/Amsterdam'
Failed config
binary_sensor.template: [source /config/esphome/common/binary_sensors.yaml:20]
platform: template
name: Warmtevraag
id: heat_demand_active_sensor
device_class: running
Couldn't find ID 'external_heat_demand_switch'. Please check you have defined an ID with that name in your configuration. These IDs look similar: "external_heat_demand_wired", "heat_demand_switch", "external_cool_demand_wired".
lambda: !lambda |-
if (id(thermostat_mode_select).current_option() == "Intern")
{
return id(climate_controller).action == climate::CLIMATE_ACTION_HEATING;
}
else
{
return id(external_heat_demand_wired).state || id(external_heat_demand_switch).state;
binary_sensor.template: [source /config/esphome/common/binary_sensors.yaml:34]
platform: template
name: Koudevraag
id: cool_demand_active_sensor
device_class: running
Couldn't find ID 'external_cool_demand_switch'. Please check you have defined an ID with that name in your configuration. These IDs look similar: "external_cool_demand_wired", "cool_demand_switch", "external_heat_demand_wired".
lambda: !lambda |-
if (id(thermostat_mode_select).current_option() == "Intern")
{
return id(climate_controller).action == climate::CLIMATE_ACTION_COOLING;
}
else
{
return id(external_cool_demand_wired).state || id(external_cool_demand_switch).state;
Tussen de warmtepomp --> keukenblok --> omhoog naar plafond in gang --> meterkast met 3 wegklep - WC - naar beneden naar de grond in gangkast --> DHW vat zit +- 14 meter x 2 = 28 meter x 32mm uponormarkietjuh schreef op donderdag 29 januari 2026 @ 20:10:
[...]
De temperatuur van de voeler in het vat is niet persé de temperatuur van de onderste laag water, omdat de voeler boven het gedeelte zit dat rond gepompt wordt.
Merk je echt dat het douchewater kouder wordt bij een run? Of was dan je vat al bijna "leeg"?
Wellicht dat dit anders is bij een heel lang leidingtraject, maar ik ervaar zelfs dat ik de temperatuur van een legionella run van de dag ervoor nog uit de kraan krijg terwijl de Amber staat te verwarmen naar de reguliere sww temperatuur.
Alleen de onderste laag water wordt rondgepompt namelijk.
Wel mag de circulatiepomp idd wat later inschakelen dan nu het geval is, nu schakelt die al in voordat de compressor draait.
Je merkt het vooral als de boiler idd " leeg " is maar totdat de pomp gaat draaien is het warm genoeg voor te douchen totdat alles wordt rond gepomp
Zou nu gefixed moeten zijn, houd er wel rekening mee dat nog niet alles goed getest is als het nog niet gereleased is.mbuts schreef op donderdag 29 januari 2026 @ 20:16:
Hoi Jordi,
Ik probeer even de laatste versie van Github te testen en waarschijnlijk doe ik zelf iets fout maar ik krijg nog de volgende foutmelding
EV6 Plus RWD 77kWh (MY23) | Amber 65(OpenAmber software) | LG-WH27S | 3x Victron MP2-5000 + 32kWh | 8000Wp
In de software zit duidelijke logging die precies toelicht wat er gebeurd, mijn complimenten voor al het werk!
Zou je wat toelichting aan de start post kunnen toevoegen over de target low en target high? (ik ben er nog niet helemaal uit hoe de PID themostaat werkt)
/f/image/ZyfrR3U8RwaDwKOY6XVLF5Hw.png?f=fotoalbum_large)
Klopt mijn aanname dat de PID controller de tempratuur nu tussen de 19 en 20.6 graden probeerd te houden door zelf de compressor aan te sturen samen met de instellingen uit de stooklijn?
Hierbij komt de pid controller dan uit op een water tempratuur van 29 graden neem ik aan.
En mogelijk wat toelichting over verwarmen vermogen
DHW is vanmorgen opgewarmd dus daar zal ik later een update over geven.
Hopelijk kunnen er meer mensen meehelpen met testen en feedback geven
[ Voor 61% gewijzigd door mbuts op 30-01-2026 15:41 ]
De thermostaat die je daar ziet regelt alleen de warmtevraag als kamer temperatuur lager is dan target low, en de koudevraag als kamer temperatuur hoger is dan target high. Wel +- wat deadband marges maar in het algemeen is dit het idee.mbuts schreef op vrijdag 30 januari 2026 @ 15:10:
Software op de esp32 gezet en WP is nu aan het verwarmen.
In de software zit duidelijke logging die precies toelicht wat er gebeurd, mijn complimenten voor al het werk!
Zou je wat toelichting aan de start post kunnen toevoegen over de target low en target high? (ik ben er nog niet helemaal uit hoe de PID themostaat werkt)
[Afbeelding]
Klopt mijn aanname dat de PID controller de tempratuur nu tussen de 19 en 20.6 graden probeerd te houden door zelf de compressor aan te sturen samen met de instellingen uit de stooklijn?
Hierbij komt de pid controller dan uit op een water tempratuur van 29 graden neem ik aan.
En mogelijk wat toelichting over verwarmen vermogen
DHW is vanmorgen opgewarmd dus daar zal ik later een update over geven.
Hopelijk kunnen er meer mensen meehelpen met testen en feedback geven
Als er warmtevraag is, dan regelt de PID controller de compressor frequentie op basis van de Tc sensor en target temperatuur op basis van stooklijn of handmatig setpoint.
Hieronder zie je de configuratie van de stooklijn in mijn geval, waarbij de "Verwarmingmodus" setting op stooklijn staat, anders gebruikt hij alleen het handmatig setpoint.
:strip_exif()/f/image/4oZV9x6AdSjpByDaZ34Fx482.png?f=user_large)
Met de vermogen setting kun je instellen wat de maximale frequentie mag zijn van de compressor. Maximaal is dat hij tot 90Hz(stand 10) gaat, en beperkt is tot 55Hz (stand 4).
:strip_exif()/f/image/wFvgmUJbKoijpkDmnrACQIiD.png?f=user_large)
Er zijn 2 gelijkwaardige settings voor DHW
- Tapwater Basisvermogen
- Tapwater Wintervermogen (Deze wordt gebruikt als de buiten temperatuur lager is dan de "Buitentemperatuur Tapwater winter vermogen" setting).
Hier staat ook het een en ander beschreven: https://github.com/Jordi1990/openamber/wiki/5.-Settings
Maar er moet zeker meer gedocumenteerd worden
EV6 Plus RWD 77kWh (MY23) | Amber 65(OpenAmber software) | LG-WH27S | 3x Victron MP2-5000 + 32kWh | 8000Wp
https://github.com/Jordi1990/openamber/releases/tag/0.0.6
Belangrijkste wijzigingen zijn intern zodat we meerdere hardware configuraties kunnen bouwen. Daarmee is dit ook de eerste release voor het waveshare scherm.
Kleine impressie:
Het scherm ziet er wat vreemd uit maar waarschijnlijk is de backlight niet goed.
:strip_exif()/f/image/S9GSrmTm1d7QMSQ83zObxFBP.jpg?f=fotoalbum_large)
Aansluitingen:
EV6 Plus RWD 77kWh (MY23) | Amber 65(OpenAmber software) | LG-WH27S | 3x Victron MP2-5000 + 32kWh | 8000Wp
Heb hem nog niet op de ketel aangesloten. Ik wil eerst even goed kijken naar de verschillende settings maar ziet er veel belovend uit!
Heb je de meest recente versie van GitHub gebruikt? Jordi heeft nog een aantal features toegevoegd, zoals verbeterde categorieën in de webserver, DHW pomp gaat pas werken als de water temp hoger is dan DHW temp, Smart Grid-ondersteuning en enkele andere verbeteringen.Dyna schreef op maandag 2 februari 2026 @ 22:58:
Mooie stappen gezet, ik heb e.e.a. net via esphome gecompileerd maar moest nog e.e.a. verbouwen omdat ik een ander bordje heb dan de Leejow heb.
Heb hem nog niet op de ketel aangesloten. Ik wil eerst even goed kijken naar de verschillende settings maar ziet er veel belovend uit!
Bij mij werkt het nu goed!
Nice!mbuts schreef op dinsdag 3 februari 2026 @ 08:01:
[...]
Heb je de meest recente versie van GitHub gebruikt? Jordi heeft nog een aantal features toegevoegd, zoals verbeterde categorieën in de webserver, DHW pomp gaat pas werken als de water temp hoger is dan DHW temp, Smart Grid-ondersteuning en enkele andere verbeteringen.
Bij mij werkt het nu goed!
[Afbeelding]
Inderdaad nieuwe release met o.a. SmartGrid ondersteuning: https://github.com/Jordi1990/openamber/releases/tag/0.0.7
Als er nog functionaliteiten ontbreken die mensen ervan weerhouden over te stappen, hoor ik het graag.
Ikdenk zelf aan het Tv1/Tv2 gedeelte, als iemand daar meer inzicht in heeft hoe dat moet werken of hoe het beter kan dan hoor ik dat ook graag.
Verder heb ik goede hoop in dat we parameters in de buitenunit kunnen aanpassen, dus onder andere de frequentietabellen(30hz verwarmen), bodemplaatverwarm gedrag en misschien iets omtrent defrosts. Maar dat zal ik in het voorjaar/zomer even proberen, als de warmtepomp niet meer hoeft te draaien.
EV6 Plus RWD 77kWh (MY23) | Amber 65(OpenAmber software) | LG-WH27S | 3x Victron MP2-5000 + 32kWh | 8000Wp
Dat is goed nieuws! Kun jij al wat info delen over de parameterfile? Wat er in staat en hoe de update procedure er uit zou kunnen zien?Jordi_ schreef op dinsdag 3 februari 2026 @ 08:26:
[...]Inderdaad nieuwe release met o.a. SmartGrid ondersteuning: https://github.com/Jordi1990/openamber/releases/tag/0.0.7
...
Verder heb ik goede hoop in dat we parameters in de buitenunit kunnen aanpassen, dus onder andere de frequentietabellen(30hz verwarmen), bodemplaatverwarm gedrag en misschien iets omtrent defrosts. Maar dat zal ik in het voorjaar/zomer even proberen, als de warmtepomp niet meer hoeft te draaien.
[ Voor 16% gewijzigd door TeslaNerd op 03-02-2026 09:00 ]
120m2 bovenwoning met 6 radiatoren en vvw in de badkamer. Intergas HRE 36/30A met Honeywell Round Modulation en Quatt hybrid op het dak van de dakkapel
Ik heb de laaste versie van github gebruikt. Ik heb echter een eigen ontwikkeld bordje die net ff een andere pinout heeft dan die van Leeyow. Dit bordje is op basis van standaard verkrijgbare modules. Mocht iemand nog interresse hebben, ik heb er nog drie liggenmbuts schreef op dinsdag 3 februari 2026 @ 08:01:
[...]
Heb je de meest recente versie van GitHub gebruikt? Jordi heeft nog een aantal features toegevoegd, zoals verbeterde categorieën in de webserver, DHW pomp gaat pas werken als de water temp hoger is dan DHW temp, Smart Grid-ondersteuning en enkele andere verbeteringen.
Bij mij werkt het nu goed!
[Afbeelding]
:strip_exif()/f/image/SpDwjXIPQv6POLEfRPGYVKig.jpg?f=fotoalbum_large)
Ik heb nu de open amber files van github even lokaal getrokken, maar moet je Yaml nog aanpassen dat deze de files direct van github pakt.
[ Voor 15% gewijzigd door Dyna op 03-02-2026 09:17 ]
Ik zie op screenshots die voorbij komen wel ‘volgende legionellapreventie’ staan, maar zit er ook iets van een tapwaterverwarmings schema in?Jordi_ schreef op dinsdag 3 februari 2026 @ 08:26:
[...]
Als er nog functionaliteiten ontbreken die mensen ervan weerhouden over te stappen, hoor ik het graag.
Ikdenk zelf aan het Tv1/Tv2 gedeelte, als iemand daar meer inzicht in heeft hoe dat moet werken of hoe het beter kan dan hoor ik dat ook graag.
[ Voor 3% gewijzigd door bighead op 03-02-2026 10:07 ]
Nee, nog niet. Zou een start en eind tijd genoeg zijn denk je? Dus dan kun je niet per dag een ander schema doen. Dat zou de simpelste oplossing zijn.bighead schreef op dinsdag 3 februari 2026 @ 10:06:
[...]
Ik zie op screenshots die voorbij komen wel ‘volgende legionellapreventie’ staan, maar zit er ook iets van een tapwaterverwarmings schema in?
EV6 Plus RWD 77kWh (MY23) | Amber 65(OpenAmber software) | LG-WH27S | 3x Victron MP2-5000 + 32kWh | 8000Wp
Ik kijk nu elke dag wanneer de stroomprijs het laagst is, dus een instelbare start en eindtijd is dan genoeg.Jordi_ schreef op dinsdag 3 februari 2026 @ 10:12:
[...]
Nee, nog niet. Zou een start en eind tijd genoeg zijn denk je? Dus dan kun je niet per dag een ander schema doen. Dat zou de simpelste oplossing zijn.
Ik heb hem nog niet aangesloten maar iets van een tapwater schema is wel noodzakelijk. Ik wil de module zo stand alone laten draaien van Home assistant. Ik draai nu 1x per dag warm water en dit start rond 12:30 zodat ik maximaal gebruik maar van de panelen.Jordi_ schreef op dinsdag 3 februari 2026 @ 10:12:
[...]
Nee, nog niet. Zou een start en eind tijd genoeg zijn denk je? Dus dan kun je niet per dag een ander schema doen. Dat zou de simpelste oplossing zijn.
Uiteraard zou een manuele start daarnaast ook welkom zijn om in geval van een zeer zonnige dag, vroeger te starten of eind van de dag nog ff bij te draaien oid.
[ Voor 3% gewijzigd door leejoow op 03-02-2026 12:56 ]
Ontwikkelaar van de Heatpump Listener en Itho Daalderop warmtepomp control module
Ik heb nog niet een echte update gedaan, dus ik kan er nog niet heel veel over zeggen. Maar wat ik wel weet is dat de registers 2999 t/m 3510 de parameters bevatten. Dus 512 bytes aan data waarvan de laatste 2 bytes de CRC zijn van de data. Na het schrijven van deze data zal de working mode op 5 gezet moeten worden, dan gaat de buiten unit als het goed is dit toepassen.TeslaNerd schreef op dinsdag 3 februari 2026 @ 08:58:
[...]
Dat is goed nieuws! Kun jij al wat info delen over de parameterfile? Wat er in staat en hoe de update procedure er uit zou kunnen zien?
Wat betreft de parameters, de originele Amber software geeft 2 opties die deze parameters veranderen:
- Defrost algoritme
- Maximaal fan setpoint
Verder kun je van sommige parameters goed zien wat het is, bijvoorbeeld de frequentie tabellen voor koelen en verwarmen maar ook fan setpoint profielen. De andere parameters moeten we uitvinden wat het is.
Misschien is het nog wel een idee om de parameters van Amber te vergelijken met HP-S en Quatt, mogelijk kunnen we zo achter meer parameters komen.
Bij bijvoorbeeld Quatt verwacht ik dat de bodemplaatverwarming nog op 0 staat(altijd aan op basis van buiten temp), terwijl bij Amber dit op 1 staat(tijdens defrost + kort daarna).
EV6 Plus RWD 77kWh (MY23) | Amber 65(OpenAmber software) | LG-WH27S | 3x Victron MP2-5000 + 32kWh | 8000Wp
Heb jij een voorbeeld van een parameterfile? Of kan ik die zelf krijgen door deze registers 2999 t/m 3510 te lezen via de modbus?Jordi_ schreef op dinsdag 3 februari 2026 @ 13:01:
[...]
Ik heb nog niet een echte update gedaan, dus ik kan er nog niet heel veel over zeggen. Maar wat ik wel weet is dat de registers 2999 t/m 3510 de parameters bevatten. Dus 512 bytes aan data waarvan de laatste 2 bytes de CRC zijn van de data. Na het schrijven van deze data zal de working mode op 5 gezet moeten worden, dan gaat de buiten unit als het goed is dit toepassen.
Wat betreft de parameters, de originele Amber software geeft 2 opties die deze parameters veranderen:
- Defrost algoritme
- Maximaal fan setpoint
Verder kun je van sommige parameters goed zien wat het is, bijvoorbeeld de frequentie tabellen voor koelen en verwarmen maar ook fan setpoint profielen. De andere parameters moeten we uitvinden wat het is.
Misschien is het nog wel een idee om de parameters van Amber te vergelijken met HP-S en Quatt, mogelijk kunnen we zo achter meer parameters komen.
Bij bijvoorbeeld Quatt verwacht ik dat de bodemplaatverwarming nog op 0 staat(altijd aan op basis van buiten temp), terwijl bij Amber dit op 1 staat(tijdens defrost + kort daarna).
@Jordi_ : heb jij een paar voorbeeldregisternummers? Dan kunnen wij daarmee beginnen om te zien of dat wat oplevert in OpenQuatt. Bijvoorbeeld de registers met de frequenties voor verwarmen en het register voor het defrost algoritme?
[ Voor 8% gewijzigd door TeslaNerd op 03-02-2026 18:29 ]
120m2 bovenwoning met 6 radiatoren en vvw in de badkamer. Intergas HRE 36/30A met Honeywell Round Modulation en Quatt hybrid op het dak van de dakkapel
Ik heb mijn lijst hier neer gezet: https://github.com/Jordi1...docs/eeprom-parameters.mdTeslaNerd schreef op dinsdag 3 februari 2026 @ 15:23:
[...]
Heb jij een voorbeeld van een parameterfile? Of kan ik die zelf krijgen door deze registers 2999 t/m 3510 te lezen via de modbus?
@Jordi_ : heb jij een paar voorbeeldregisternummers? Dan kunnen wij daarmee beginnen om te zien of dat wat oplevert in OpenQuatt. Bijvoorbeeld de registers met de frequenties voor verwarmen en het register voor het defrost algoritme?
Vooral interessant om uit te lezen:
3297(Defrost algoritme)
3307(Mogelijk bodemplaat verwarming modus)
3310(EEPROM versie)
EV6 Plus RWD 77kWh (MY23) | Amber 65(OpenAmber software) | LG-WH27S | 3x Victron MP2-5000 + 32kWh | 8000Wp
Dat zijn de registers voor externe pomp P1 en P2 op de binnen unit. Daar zit nu nog geen logica voor in, maar dat zou je pomp waarschijnlijk wel kunnen schakelen.Dyna schreef op dinsdag 3 februari 2026 @ 20:57:
Ik zie in de lijst met modbua registers pump 1 en pump2 relays. Ik heb een externe pomp die wordt nu nagestuurd door de vloer verwarmings verdeler. Zodra er een warmte vraag is vanuit een van de thermostaten draait deze zijn rondjes… echter ook als ik warm water draai en er is dan warmte vraag. Dus twee uur voor niets en circulatie van koud water. Werkt dit register als een aan uit switch dus in ik deze met een delay na warmtevraag sturen…?
EV6 Plus RWD 77kWh (MY23) | Amber 65(OpenAmber software) | LG-WH27S | 3x Victron MP2-5000 + 32kWh | 8000Wp
Nu heb ik een buffervat en aan de secundaire zijde een pomp die in mijn afgiftesysteem het water rondpompt. Voor mij zou het dus handig zijn als bij warmtevraag P1 wordt ingeschakeld (en uitgeschakeld als er bijvoorbeeld een defrost plaatsvindt, dan kan de warmte immers uit het buffervat komen). Sturing van de temperatuur kan gewoon op Tc, daar maakt de Amber nu ook gebruik van. (Tv1 en Tv2 gebeurt in mijn geval niks mee)
Stuur me een PM voor Wemos D1 shields voor het uitlezen van slimme meters of modbus apparaten (zie ook V&A: https://tweakers.net/aanbod/user/47321/)
ID,Waarde,Vertaling
0,1,"Systeemschakelaar (0: UIT, 1: AAN)"
1,229,Systeemversienummer
2,121,Databaseversienummer
3,4,"Huidige bedrijfsmodus (0: Geen, 1: Alleen verwarmen, 2: Alleen koelen, 3: Alleen warm water, 4: Automatische modus)"
4,38,Taalselectie (0 t/m 3: Verschillende talen)
5,0,"Warmwatermodus actief (0: Nee, 1: Ja)"
6,1,"Verwarmingsmodus actief (0: Nee, 1: Ja)"
7,0,"Koelmodus actief (0: Nee, 1: Ja)"
8,2,"Automatische functie (0: Ongeldig, 1: Omgevingstemp, 2: Extern signaal, 3: Temp + Signaal)"
9,0,"Controlepunt Koelen/Verwarmen (0: Watertemperatuur, 1: Kamertemperatuur)"
10,20,Starttemperatuur verwarming (buitentemp): -10 ~ 25 graden
11,20,Starttemperatuur koeling (buitentemp): 20 ~ 53 graden
12,180,Duur werking op lage frequentie: 5 ~ 60 minuten
13,75,Bovengrens instelling verwarmingstemperatuur (37 - 75 graden)
14,20,Ondergrens instelling verwarmingstemperatuur (20 - 37 graden)
15,25,Bovengrens instelling koeltemperatuur (18 - 30 graden)
16,7,Ondergrens instelling koeltemperatuur (7 - 20 graden)
17,0,"Gebruikersinstelling verwarmingssysteem (0: Warm water / Verwarmen + Koelen, 1: Warm water + Verwarmen/Koelen)"
18,0,"Timerschakelaar (0: UIT, 1: AAN)"
19-25,16777215,"Timer-segmenten (Zo t/m Za), BIT0 ~ BIT23 (Elke bit is 1 uur)"
26,5,Afwijking stoptemperatuur: 1 ~ 5 graden
27,3,Differentie (hysterese) koel-/verwarmingstemperatuur: 1 ~ 10 graden
28,5,Temperatuur voor frequentieverlaging: 1 ~ 10 graden
ID Waarde Vertaling
29 19 Ingestelde koeltemperatuur
30 1 Curve-functie ingeschakeld (0: UIT, 1: AAN)
31-35 Var. Curve omgevingstemperatuur-punten 1 t/m 5 (-25 ~ 35 graden)
36-40 Var. Curve watertemperatuur-instelpunten 1 t/m 5 (25 ~ 55 graden)
41 0 Curve-correctiefunctie ingeschakeld (0: UIT, 1: AAN)
42 21 Instelling kamertemperatuur verwarming: 15 ~ 35 graden
43 24 Instelling kamertemperatuur koeling: 15 ~ 35 graden
44 40 Instelling verwarmingstemperatuur (vast): 25 ~ 55 graden
45-46 75 / 16 Systeem 1: Maximale / Minimale insteltemperatuur
47 1 Sterilisatiefunctie (Legionella) gestart (0: UIT, 1: AAN)
48 1600 Startdatum sterilisatie
49 60 Sterilisatietemperatuur: 60 ~ 80 graden
50 20 Duur sterilisatie: 5 ~ 60 minuten
51 180 Maximale tijd voor sterilisatieproces: 10 ~ 240 minuten
52 0 Vakantiemodus gestart (0: UIT, 1: AAN)
53 20 Temperatuurverlaging warm water in vakantiemodus: 1 ~ 50 graden
54 20 Temperatuurverlaging verwarming in vakantiemodus: 1 ~ 50 graden
55-56 Var. Start- en einddatum vakantie
57 0 Back-up warmtebron verwarming ingeschakeld (0: UIT, 1: AAN)
58 1 Prioriteit back-up warmtebron (0: Laag, 1: Hoog)
59-60 0 Back-up warmtebron warm water (Aan/Uit en Prioriteit)
61 240 Instelling verwarmingsintegraal
62 60 Tijd bij onvoldoende capaciteit warmtepomp: 5 ~ 120 minuten
63 0 Noodbedrijf verwarming gestart (0: UIT, 1: AAN)
64 55 Instelling warmwatertemperatuur: 25 ~ 75 graden
65 5 Start-differentie warm water: 2 ~ 15 graden
66 0 Balansregeling verwarming gestart (0: Nee, 1: Ja)
67 15 Temperatuur voor balansinschakeling: -15 ~ 20 graden
72 1 Warmteopslag (Thermal Storage) ingeschakeld (0: UIT, 1: AAN)
73 1 Na-verwarming (Reheating) gestart (0: UIT, 1: AAN)
74 42 Insteltemperatuur na-verwarming: 30 ~ 50 graden
75 10 Start-differentie na-verwarming: 5 ~ 20 graden
etc etc....
Hoi, ik zit ongeveer met dezelfde logica. Nu draait die tweede pomp dom zijn rondjes ongeacht wat de warmtepomp doet.Aiolos schreef op dinsdag 3 februari 2026 @ 22:37:
Gaaf project. Ik heb deze week ook de waveshare ESP32 display binnengekregen en zojuist OpenAmber er op gezet. Heb 'm nog niet verbonden met de Amber zelf, dat wil ik pas doen zodra ik iets minder warmtevraag in huis heb.
Nu heb ik een buffervat en aan de secundaire zijde een pomp die in mijn afgiftesysteem het water rondpompt. Voor mij zou het dus handig zijn als bij warmtevraag P1 wordt ingeschakeld (en uitgeschakeld als er bijvoorbeeld een defrost plaatsvindt, dan kan de warmte immers uit het buffervat komen). Sturing van de temperatuur kan gewoon op Tc, daar maakt de Amber nu ook gebruik van. (Tv1 en Tv2 gebeurt in mijn geval niks mee)
Maar verwacht jij dat we naar bijvoorbeeld modbus adres 3021 kunnen schrijven en zo de compressor frequentie aan passen voor level 10 heating? Dan zou een EEPROM update dus niets meer zijn dat settings die worden aangepast?
Ontwikkelaar van de Heatpump Listener en Itho Daalderop warmtepomp control module
Ik vermoed dat alleen het schrijven niets doet, hij gaat het pas toepassen zodra je working mode op 5 zet. En wat betreft de frequenties aanpassen, ik weet niet wat de limieten zijn en of er controle op de frequentie tabel zit. Maar we weten dat nieuwe ambers een verwarmingstabel hebben die begint op 30Hz, dus blijkbaar is dat in ieder geval mogelijk.leejoow schreef op woensdag 4 februari 2026 @ 07:18:
@Jordi_ lekker bezig, dat had ik volgens mij nog niet gezegd
Maar verwacht jij dat we naar bijvoorbeeld modbus adres 3021 kunnen schrijven en zo de compressor frequentie aan passen voor level 10 heating? Dan zou een EEPROM update dus niets meer zijn dat settings die worden aangepast?
Het EEPROM update bestand wat wij voor Amber gekregen hebben bevat wel iets meer dan alleen deze parameters, ook nog 2 andere blokken waar geen verschil zit tussen de verschillende modellen. Dus waarschijnlijk zijn dat de parameters waar je vanaf moet blijven.
EV6 Plus RWD 77kWh (MY23) | Amber 65(OpenAmber software) | LG-WH27S | 3x Victron MP2-5000 + 32kWh | 8000Wp
Hoe zit het met storingsmeldingen? Zitten die er ook in?
Dinky Dip
Met een eerste test op het uitlezen van 3 van de 512 parameter-registers met OpenQuatt zijn dit de waarden in de 3 adressen:Jordi_ schreef op woensdag 4 februari 2026 @ 08:57:
[...]
Ik vermoed dat alleen het schrijven niets doet, hij gaat het pas toepassen zodra je working mode op 5 zet. En wat betreft de frequenties aanpassen, ik weet niet wat de limieten zijn en of er controle op de frequentie tabel zit. Maar we weten dat nieuwe ambers een verwarmingstabel hebben die begint op 30Hz, dus blijkbaar is dat in ieder geval mogelijk.
Het EEPROM update bestand wat wij voor Amber gekregen hebben bevat wel iets meer dan alleen deze parameters, ook nog 2 andere blokken waar geen verschil zit tussen de verschillende modellen. Dus waarschijnlijk zijn dat de parameters waar je vanaf moet blijven.
3297(Defrost algoritme)
3307(Mogelijk bodemplaat verwarming modus)
3310(EEPROM versie)
[ Voor 3% gewijzigd door TeslaNerd op 04-02-2026 09:39 ]
120m2 bovenwoning met 6 radiatoren en vvw in de badkamer. Intergas HRE 36/30A met Honeywell Round Modulation en Quatt hybrid op het dak van de dakkapel
Storingsmeldingen zitten er nog niet echt in, de fout sensoren zijn wel beschikbaar maar storingen worden nog niet echt goed afgehandeld.Small Paullie schreef op woensdag 4 februari 2026 @ 09:05:
Ik vind het heel interessant wat hier allemaal wordt ontwikkeld. Ik volg het tot hopelijk een moment waarop het ook geschikt is voor mijn opstelling: buffervat, TV1 regeling, hybride ketel.
Hoe zit het met storingsmeldingen? Zitten die er ook in?
Buffervat/Tv1 regeling wil ik wel mee bezig al blijft dat lastig omdat ik het zelf niet heb, wat heb jij precies nodig voor buffervat/Tv1 regeling?
Hybride heb ik nog niet naar gekeken, ik weet niet hoe dit normaal zit aangesloten. Als de ketel gewoon functioneert als een soort backup element via on/off dan zou het niet heel ingewikkeld zijn verwacht ik.
Draait de ketel ook samen met de warmtepomp?
Dan is 3307 dus waarschijnlijk niet de bodemplaat verwarming modus, wel interessant dat ze dus exact dezelfde EEPROM versie hebben.TeslaNerd schreef op woensdag 4 februari 2026 @ 09:38:
[...]
Met een eerste test op het uitlezen van 3 van de 512 parameter-registers met OpenQuatt zijn dit de waarden in de 3 adressen:
3297(Defrost algoritme)
3307(Mogelijk bodemplaat verwarming modus)
3310(EEPROM versie)
[Afbeelding]
EV6 Plus RWD 77kWh (MY23) | Amber 65(OpenAmber software) | LG-WH27S | 3x Victron MP2-5000 + 32kWh | 8000Wp
Mijn Quatt V1 die de bodemplaatverwarming beneden de 4 graden laat aangaan en boven de 7 graden weer uit heeft op dit parameter-register R3307(Mogelijk bodemplaat verwarming modus) dus ook de waarde 1. Hmm, misschien hebben wij meer waarnemingen nodigJordi_ schreef op dinsdag 3 februari 2026 @ 13:01:
[...]
Misschien is het nog wel een idee om de parameters van Amber te vergelijken met HP-S en Quatt, mogelijk kunnen we zo achter meer parameters komen.
Bij bijvoorbeeld Quatt verwacht ik dat de bodemplaatverwarming nog op 0 staat(altijd aan op basis van buiten temp), terwijl bij Amber dit op 1 staat(tijdens defrost + kort daarna).
120m2 bovenwoning met 6 radiatoren en vvw in de badkamer. Intergas HRE 36/30A met Honeywell Round Modulation en Quatt hybrid op het dak van de dakkapel
Ik heb nooit mijn parameters uitgelezen. Maar mijn HPS95 draait als laagste frequentie op 30Hz...Jordi_ schreef op woensdag 4 februari 2026 @ 08:57:
[...]
Ik vermoed dat alleen het schrijven niets doet, hij gaat het pas toepassen zodra je working mode op 5 zet. En wat betreft de frequenties aanpassen, ik weet niet wat de limieten zijn en of er controle op de frequentie tabel zit. Maar we weten dat nieuwe ambers een verwarmingstabel hebben die begint op 30Hz, dus blijkbaar is dat in ieder geval mogelijk.
Het EEPROM update bestand wat wij voor Amber gekregen hebben bevat wel iets meer dan alleen deze parameters, ook nog 2 andere blokken waar geen verschil zit tussen de verschillende modellen. Dus waarschijnlijk zijn dat de parameters waar je vanaf moet blijven.
De CV ketel wordt net als de backup heater ingeschakeld op het moment dat de doeltemperatuur niet snel genoeg wordt bereikt. Je kiest in de huidige software tussen backupheater of CV ketel. Je kunt ook onder een bepaalde buitemtemperatuur de CV ketel als enige laten werken, maar dat gebruik ik niet. De CV ketel werkt met een aan/uit contact op het Amber board in de binnenunit. Ze kunnen gelijktijdig draaien.Jordi_ schreef op woensdag 4 februari 2026 @ 09:54:
[...]
Storingsmeldingen zitten er nog niet echt in, de fout sensoren zijn wel beschikbaar maar storingen worden nog niet echt goed afgehandeld.
Buffervat/Tv1 regeling wil ik wel mee bezig al blijft dat lastig omdat ik het zelf niet heb, wat heb jij precies nodig voor buffervat/Tv1 regeling?
Hybride heb ik nog niet naar gekeken, ik weet niet hoe dit normaal zit aangesloten. Als de ketel gewoon functioneert als een soort backup element via on/off dan zou het niet heel ingewikkeld zijn verwacht ik.
Draait de ketel ook samen met de warmtepomp?
[...]
Dan is 3307 dus waarschijnlijk niet de bodemplaat verwarming modus, wel interessant dat ze dus exact dezelfde EEPROM versie hebben.
TC zit bij mij in het buffervat en TV1 zit direct achter de extra pomp van het verwarmingscircuit.
:strip_exif()/f/image/R1oraZ1AU9rWgG2VwnVNnniC.jpg?f=fotoalbum_large)
Zie bovenstaand schema van Itho Daalderop.
Dinky Dip
Dat was ook een recente HPS95 toch? Dat bewijst wel weer dat er gewoon dezelfde printjes in zitten als in de Amber.Dyna schreef op woensdag 4 februari 2026 @ 10:41:
[...]
Ik heb nooit mijn parameters uitgelezen. Maar mijn HPS95 draait als laagste frequentie op 30Hz...
EV6 Plus RWD 77kWh (MY23) | Amber 65(OpenAmber software) | LG-WH27S | 3x Victron MP2-5000 + 32kWh | 8000Wp
In dit geval is het een vervanging van een HPS75, deze draaide op de oude software. De HPS95 heeft al een tijd 2-3 jaar in het magazijn gelegen alvorens de inbouw plaats vond. De installateur heeft de software bij installatie een update gegeven.Jordi_ schreef op woensdag 4 februari 2026 @ 10:52:
[...]
Dat was ook een recente HPS95 toch? Dat bewijst wel weer dat er gewoon dezelfde printjes in zitten als in de Amber.
Volgens mij is er hardware technisch, afgezien van een ander koelmiddel weinig veranderd tov de Amber.
Ik heb ook het gevoel dat het heatstar progamma zelf ook niet wijzigd. Maar dat de configuratie alleen wordt aangepast in de Heatstar.db file. Hierin staan zitten de configuratie files voor 3 systemen.
333 1 0 Refrigerant type, 0--R410A/R32, 1--R290
In de database staan drie systeem tabellen. Het enige werkeljike verschil tussen de drie tabellen is deze waarde voor een systeem op 0 staat en voor de ander op 0.
Ik vraag om ook af als ik waarden in deze database wijzig, of deze bij het opstarten van de software ook daadwerkelijk instellingen mee veranderd.
[ Voor 17% gewijzigd door Dyna op 04-02-2026 21:27 ]
:strip_exif()/f/image/N7yDJdx4UmXo11pwsQM3k1cJ.jpg?f=fotoalbum_large)
Ziet er erg goed uit! Tapwater zet ik nu voorlopig handmatig aan totdat er een tijd/schema ingebouwd zit.
Dat is wel interessant, ik dacht dat het een hardware issue was maar als jij hetzelfde ziet zou het ook wel eens aan de aansturing kunnen liggen.bighead schreef op donderdag 5 februari 2026 @ 11:06:
Hier sinds vanochtend het Waveshare display draaiend! Ik heb net als jou @Jordi_ iets met de backlight niet goed. In het begin deed hij het wel normaal, toen ik tijdje later keek was het zo als op de foto. Hoe heb jij het display gemonteerd op de binnenunit? [Afbeelding]
Ziet er erg goed uit! Tapwater zet ik nu voorlopig handmatig aan totdat er een tijd/schema ingebouwd zit.
Ik heb zelf een 3D printje gemaakt om hem erin te hangen, niet perfect maar doet zijn werk.
EV6 Plus RWD 77kWh (MY23) | Amber 65(OpenAmber software) | LG-WH27S | 3x Victron MP2-5000 + 32kWh | 8000Wp
Heb je de 'analytics sturen' switch aan staan? Dan probeert hij data weg te sturen over MQTT, beetje vreemd dat het niet lukt, heeft de ESP wel een verbinding met internet?bighead schreef op donderdag 5 februari 2026 @ 11:36:
[Afbeelding]
Enig idee wat hier aan de hand is?
EV6 Plus RWD 77kWh (MY23) | Amber 65(OpenAmber software) | LG-WH27S | 3x Victron MP2-5000 + 32kWh | 8000Wp
Die had ik wel een keer aangezet, en daarna weer uit. ESP heeft wel internetverbinding. Net nog een keer op ‘aan’ gezet, maar foutmeldingen bleven. Ik heb nu de stroomschakelaar in de binnenunit een keer uit en weer aangezet. Nu geen foutmelding meer (analytics staat nu uit).Jordi_ schreef op donderdag 5 februari 2026 @ 12:32:
[...]
Heb je de 'analytics sturen' switch aan staan? Dan probeert hij data weg te sturen over MQTT, beetje vreemd dat het niet lukt, heeft de ESP wel een verbinding met internet?
/f/image/N9MuFEpSl79RsUtmhWnynkDZ.png?f=fotoalbum_large)
Hier gaat iets niet goed. Thermostaat heeft geen warmtevraag, maar OpenAmber zegt dat er koudevraag is. De warmtepomp blijft nu ook doordraaien. Thermostaat gaat uit bij 21,2, kamertemperatuur is nu 21,9 volgens Tr (ik gebruik een PNI CT40 pro thermostaat).
[ Voor 14% gewijzigd door bighead op 05-02-2026 23:15 ]
Dit lag blijkbaar aan de server kant, is nu opgelost.bighead schreef op donderdag 5 februari 2026 @ 12:45:
[...]
Die had ik wel een keer aangezet, en daarna weer uit. ESP heeft wel internetverbinding. Net nog een keer op ‘aan’ gezet, maar foutmeldingen bleven. Ik heb nu de stroomschakelaar in de binnenunit een keer uit en weer aangezet. Nu geen foutmelding meer (analytics staat nu uit).
Ik ga er dan vanuit dat je de Thermostaat keuze op Extern hebt staan. Dan als er koudevraag is dan komt dat of door de "externe koudevraag" switch of de koel input van de binnen unit is hoog gemaakt door de aangesloten thermostaat.bighead schreef op donderdag 5 februari 2026 @ 23:12:
[Afbeelding]
Hier gaat iets niet goed. Thermostaat heeft geen warmtevraag, maar OpenAmber zegt dat er koudevraag is. De warmtepomp blijft nu ook doordraaien. Thermostaat gaat uit bij 21,2, kamertemperatuur is nu 21,9 volgens Tr (ik gebruik een PNI CT40 pro thermostaat).
EV6 Plus RWD 77kWh (MY23) | Amber 65(OpenAmber software) | LG-WH27S | 3x Victron MP2-5000 + 32kWh | 8000Wp
Top!Jordi_ schreef op donderdag 5 februari 2026 @ 23:18:
[...]
Dit lag blijkbaar aan de server kant, is nu opgelost.
Thermostaat staat op extern inderdaad. Dit heeft maanden zo gewerkt, en nu met dit bordje eraan ‘koudevraag’. Ik heb thermostaat en de Amber stroomloos gemaakt, maar blijft koudevraag aangeven in OpenAmber. Nu maar op interne thermostaat gezet.Ik ga er dan vanuit dat je de Thermostaat keuze op Extern hebt staan. Dan als er koudevraag is dan komt dat of door de "externe koudevraag" switch of de koel input van de binnen unit is hoog gemaakt door de aangesloten thermostaat.
Hoe werkt de interne thermostaat? Als TR hoeveel afwijking meet heeft hij warmtevraag?
[ Voor 6% gewijzigd door bighead op 05-02-2026 23:37 ]
Niet per ongeluk Externe koudevraag schakelaar aan staan? Anders kan het alleen maar de input zijn, je kunt nog proberen die los te halen om te zien of daar het probleem zit.bighead schreef op donderdag 5 februari 2026 @ 23:34:
[...]
Top!
[...]
Thermostaat staat op extern inderdaad. Dit heeft maanden zo gewerkt, en nu met dit bordje eraan ‘koudevraag’. Ik heb thermostaat en de Amber stroomloos gemaakt, maar blijft koudevraag aangeven in OpenAmber. Nu maar op interne thermostaat gezet.
De interne thermostaat heeft een hysterese van 0.3.
[ Voor 4% gewijzigd door Jordi_ op 05-02-2026 23:53 ]
EV6 Plus RWD 77kWh (MY23) | Amber 65(OpenAmber software) | LG-WH27S | 3x Victron MP2-5000 + 32kWh | 8000Wp
‘Externe koudevraag’ staat op uit.Jordi_ schreef op donderdag 5 februari 2026 @ 23:52:
[...]
Niet per ongeluk Externe koudevraag schakelaar aan staan? Anders kan het alleen maar de input zijn, je kunt nog proberen die los te halen om te zien of daar het probleem zit.
De interne thermostaat heeft een hysterese van 0.3.
Vanochtend heeft het eerst een paar uur goed gewerkt. Ik kan zien in HA dat de koudevraag begon om 13:17 uur en sinds die tijd niet meer gestopt is. Ik zal morgen even een multimeter zoeken en kijken of de koelswitch vanaf de thermostaat doorverbonden is. Koelen heb ik nog nooit gebruikt, instelling staat op ‘verwarmen’ bij thermostaat instellingen.
Zou die hysterese ook instelbaar gemaakt kunnen worden? Anders maak ik daar zelf wel een automatisering voor in HA. Ik heb nu de PNI ingesteld op 21 graden met een hysterese van 0,2, met een HA automatisering dat wanneer temperatuur 20,9 is, deze 30 minuten wordt verhoogd naar 21,5.
Als je HA eraan gekoppeld heb zou ik een generieke thermostaat helper aanmaken in HA, en die koppelen aan de externe warmte vraag switch, dan kun je de thermostaat makkelijk customizen. Zo draai ik zelf ook.bighead schreef op donderdag 5 februari 2026 @ 23:58:
[...]
‘Externe koudevraag’ staat op uit.
Vanochtend heeft het eerst een paar uur goed gewerkt. Ik kan zien in HA dat de koudevraag begon om 13:17 uur en sinds die tijd niet meer gestopt is. Ik zal morgen even een multimeter zoeken en kijken of de koelswitch vanaf de thermostaat doorverbonden is. Koelen heb ik nog nooit gebruikt, instelling staat op ‘verwarmen’ bij thermostaat instellingen.
Zou die hysterese ook instelbaar gemaakt kunnen worden? Anders maak ik daar zelf wel een automatisering voor in HA. Ik heb nu de PNI ingesteld op 21 graden met een hysterese van 0,2, met een HA automatisering dat wanneer temperatuur 20,9 is, deze 30 minuten wordt verhoogd naar 21,5.
Maar dat is wel met thermostaat keuze op Extern dus dan moet die koudevraag input niet in de weg zitten, ben benieuwd of je daar iets meet.
EV6 Plus RWD 77kWh (MY23) | Amber 65(OpenAmber software) | LG-WH27S | 3x Victron MP2-5000 + 32kWh | 8000Wp
Log zegt:
Not starting compressor because there is no demand
Edit: thermostaat mode stond op 'off', nu wel warmtevraag!
[ Voor 25% gewijzigd door bighead op 06-02-2026 07:29 ]
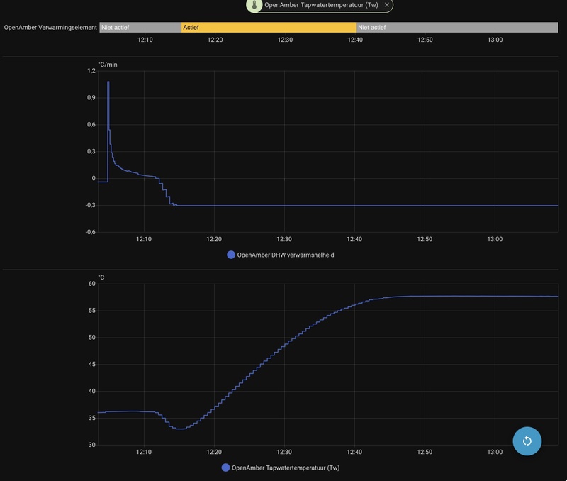
Tapwater pomp startmodus staat op: aanvoer warmer dan vat.
Tapwater temperatuur is: 11,1
Tapwater temperatuur setpoint: 55
Tapwater pomp blijft uit. TC gaat ook vrijwel niks omhoog omdat de compressor steeds wordt uitgezet:
/f/image/gCUDsn0Heit6WPCVzeHLj1MO.png?f=fotoalbum_large)
EDIT: 9:49 uur: Ik heb het volgende gedaan:
warmtevraag van thermostaat uitgezet -> geen verschil
Tapwater wintervermogen op maximaal gezet -> geen verschil
Tapwater pomp startmodus op starten met compressor gezet -> geen verschil
Tapwater aanwezig een keer uit, en toen weer aangezet -> dit lijkt te werken, 3-wegklep verandert nu naar DHW, compressor gaat aan op 90hz, tapwater pomp gaat aan en tapwater begint warmer te worden.
Als ik analytics aan zet, kun jij dan zien wat er gebeurt? @Jordi_
[ Voor 26% gewijzigd door bighead op 06-02-2026 09:55 ]
Warmtevraag en tapwater vraag kunnen wel beide actief zijn, hij zal dan altijd eerst DHW op target brengen. In de log zie ik dat hij wilde switchen naar DHW, wat gebeurde daarna volgens de log?bighead schreef op vrijdag 6 februari 2026 @ 09:27:
Ik heb ‘Tapwater aanwezig’ op aan gezet om 8:36. Wat mij opvalt is dat ‘Warmtevraag’ en ‘Tapwater vraag’ nu allebei op ‘aan’ staan.
Tapwater pomp startmodus staat op: aanvoer warmer dan vat.
Tapwater temperatuur is: 11,1
Tapwater temperatuur setpoint: 55
Tapwater pomp blijft uit. TC gaat ook vrijwel niks omhoog omdat de compressor steeds wordt uitgezet:[Afbeelding]
EDIT: 9:49 uur: Ik heb het volgende gedaan:
warmtevraag van thermostaat uitgezet -> geen verschil
Tapwater wintervermogen op maximaal gezet -> geen verschil
Tapwater pomp startmodus op starten met compressor gezet -> geen verschil
Tapwater aanwezig een keer uit, en toen weer aangezet -> dit lijkt te werken, 3-wegklep verandert nu naar DHW, compressor gaat aan op 90hz, tapwater pomp gaat aan en tapwater begint warmer te worden.
Analytics is niet realtime, dus niet heel geschikt om te debuggen.
EV6 Plus RWD 77kWh (MY23) | Amber 65(OpenAmber software) | LG-WH27S | 3x Victron MP2-5000 + 32kWh | 8000Wp
Compressor ging toen aan, 3-wegklep bleef staan in vvw stand, na een tijdje ging compressor weer uit. Hij leek wel steeds te willen schakelen tussen vvw en DHW. Na uiten weer inschakelen van ‘tapwater aanwezig’ leek de aansturing ook goed.Jordi_ schreef op vrijdag 6 februari 2026 @ 09:56:
[...]
Warmtevraag en tapwater vraag kunnen wel beide actief zijn, hij zal dan altijd eerst DHW op target brengen. In de log zie ik dat hij wilde switchen naar DHW, wat gebeurde daarna volgens de log?
Analytics is niet realtime, dus niet heel geschikt om te debuggen.
/f/image/fva9tnY7sBMnEDMkJdiJu7me.png?f=fotoalbum_large)
Weet je wat dit is:
Modus device=11 set offline
Modbus device=11 set back online
Dat krijg ik nu ook weer.
[ Voor 20% gewijzigd door bighead op 06-02-2026 10:18 ]
Ik zal even kijken of ik dat gedrag kan reproduceren.bighead schreef op vrijdag 6 februari 2026 @ 10:06:
[...]
Compressor ging toen aan, 3-wegklep bleef staan in vvw stand, na een tijdje ging compressor weer uit. Hij leek wel steeds te willen schakelen tussen vvw en DHW. Na uiten weer inschakelen van ‘tapwater aanwezig’ leek de aansturing ook goed. [Afbeelding]
Weet je wat dit is:
Modus device=11 set offline
Modbus device=11 set back online
Dat krijg ik nu ook weer.
Dat offline gedoe is de modbus verbinding met de binnen unit die soms even een paar keer niet goed reageert, dan gaat ie op offline. Ik zie dat ook wel eens, terwijl de modbus verbinding naar de buiten unit altijd perfect is. Maar dat is niet zo erg.
EV6 Plus RWD 77kWh (MY23) | Amber 65(OpenAmber software) | LG-WH27S | 3x Victron MP2-5000 + 32kWh | 8000Wp
Hij heeft nu de backup-heater geactiveerd, die heeft nog nooit aangestaan, weet nu dus mooi dat die werkt! Voor nu wel even fijn dat hij meewerkt, ik moet straks werken tot 23.00 uur, en wil geen koud water/huis klachten van de vrouw krijgenJordi_ schreef op vrijdag 6 februari 2026 @ 10:17:
[...]
Ik zal even kijken of ik dat gedrag kan reproduceren.
Dat offline gedoe is de modbus verbinding met de binnen unit die soms even een paar keer niet goed reageert, dan gaat ie op offline. Ik zie dat ook wel eens, terwijl de modbus verbinding naar de buiten unit altijd perfect is. Maar dat is niet zo erg.
Ik kan dit zaterdag/zondag misschien nog wel een keer testen, kijken hoe het dan gaat.
Net gemeten, en inderdaad de thermostaat heeft het koelcontact doorverbonden (gemeten op thermostaatdraden met draden los van de Amber). Wel toevallig dat het maanden goed gewerkt heeft, en nu ineens niet. Misschien dat dat de stroom eraf van de Amber (dan gaat thermostaat ook uit), de oorzaak dan is geweest.Jordi_ schreef op vrijdag 6 februari 2026 @ 00:01:
[...]
Als je HA eraan gekoppeld heb zou ik een generieke thermostaat helper aanmaken in HA, en die koppelen aan de externe warmte vraag switch, dan kun je de thermostaat makkelijk customizen. Zo draai ik zelf ook.
Maar dat is wel met thermostaat keuze op Extern dus dan moet die koudevraag input niet in de weg zitten, ben benieuwd of je daar iets meet.
EDIT: tapwater is nu opgewarmd, wat wel vreemd is, is dat tapwater vraag om 10:38 is uitgezet, maar de tapwaterpomp pas om 11:25.
[ Voor 37% gewijzigd door bighead op 06-02-2026 11:35 ]
Dat kan wel kloppen want de vraag sensor gaat uit zodra de tap water temperatuur hoger is dan target - delta.bighead schreef op vrijdag 6 februari 2026 @ 10:19:
EDIT: tapwater is nu opgewarmd, wat wel vreemd is, is dat tapwater vraag om 10:38 is uitgezet, maar de tapwaterpomp pas om 11:25.
Maar hij gaat nog wel door met verwarmen. Is wel wat vaag als je in de history kijkt, misschien dat ik daar nog iets aan ga doen.
Ik denk dat je bedoelt dat hij hele tijd de backup heater uit/aan doet, dat is een probleem die ik ook zag en heb opgelost.
Ik heb hopelijk ook jouw probleem opgelost waarbij hij niet goed switchte van verwarmen naar DHW.
Update staat klaar: https://github.com/Jordi1990/openamber/releases/tag/0.0.8
EV6 Plus RWD 77kWh (MY23) | Amber 65(OpenAmber software) | LG-WH27S | 3x Victron MP2-5000 + 32kWh | 8000Wp
Klopt inderdaad, ik ga testen of dat nu opgelost is.Jordi_ schreef op vrijdag 6 februari 2026 @ 16:15:
[...]
Dat kan wel kloppen want de vraag sensor gaat uit zodra de tap water temperatuur hoger is dan target - delta.
Maar hij gaat nog wel door met verwarmen. Is wel wat vaag als je in de history kijkt, misschien dat ik daar nog iets aan ga doen.
[...]
Ik denk dat je bedoelt dat hij hele tijd de backup heater uit/aan doet, dat is een probleem die ik ook zag en heb opgelost.
Ik heb hopelijk ook jouw probleem opgelost waarbij hij niet goed switchte van verwarmen naar DHW.
Update staat klaar: https://github.com/Jordi1990/openamber/releases/tag/0.0.8
Ik zal deze vanavond even proberen erop te zetten. Ik zie nu al iets wat de laatste tijd niet meer gebeurde: verwarmen @30hz! Dat was de laatste tijd minimaal 36hz.
/f/image/W6my42snWSY8HVFWFtD1jQrY.png?f=fotoalbum_large)
/f/image/mz0Z8Oz1itcPA5szNxi5RI2m.png?f=fotoalbum_large)