Gasloos 2019 + WP Panasonic H-serie 7kW + 300 liter boilervat + PV 12.415Wp + Home Assistant + Hyundai Ioniq 6 First Edition + Zaptec laadpaal
Even los van of je de btw en EB mee willen hebben in de tarieven is het import en export tarief ook niet gelijk.
Inkoop kale prijs + 0.1112 en verkoop kale prijs + 0.09161.
Mijn prijs in HA is nu exact gelijk met de Tibber app incl eb en btw
- btw_percentage
- opslag_energieleverancier
- energiebelasting
- sensor.nordpool_kwh_nl_eur_5_09_0
1
2
3
4
5
6
7
8
9
10
11
12
13
14
15
16
17
18
| state_class: total average: 0.07994270833333333 off_peak_1: 0.10262125 off_peak_2: 0.0743496052631579 peak: 0.10024666666666666 min: -0.01314 max: 0.15875 mean: 0.09934499999999999 unit: kWh currency: EUR country: Netherlands region: NL low_price: true price_percent_to_average: -0.06329532868590788 today: - 0.10949 - 0.10536 - 0.10291 |
[ Voor 10% gewijzigd door hemertje op 09-04-2026 14:49 ]
Gasloos 2019 + WP Panasonic H-serie 7kW + 300 liter boilervat + PV 12.415Wp + Home Assistant + Hyundai Ioniq 6 First Edition + Zaptec laadpaal
kan nu helaas geen uitgebreide uitleg geven,hemertje schreef op donderdag 9 april 2026 @ 14:48:
de 3 nummer input zie ik niet terugof zit ik bij het verkeerde te kijken?
- btw_percentage
- opslag_energieleverancier
- energiebelasting
- sensor.nordpool_kwh_nl_eur_5_09_0code:
1 2 3 4 5 6 7 8 9 10 11 12 13 14 15 16 17 18 state_class: total average: 0.07994270833333333 off_peak_1: 0.10262125 off_peak_2: 0.0743496052631579 peak: 0.10024666666666666 min: -0.01314 max: 0.15875 mean: 0.09934499999999999 unit: kWh currency: EUR country: Netherlands region: NL low_price: true price_percent_to_average: -0.06329532868590788 today: - 0.10949 - 0.10536 - 0.10291
Of andere kunnen je helpen of anders stuur maar een DM en ga ik je later uitleggen.
10x270Wp, 6x365Wp, 4x450Wp, WeHeat Flint P40, Green Energy Smartboiler 60L Mono, Home Wizard PIB, Zendure SF2400AC 11,52 kWh
De Zendure P1 meter heeft dus geen functie meer?CappieL schreef op donderdag 9 april 2026 @ 14:01:
@hemertje Binnen HA heeft die HW P1 geen problemen.
Voorheen gaf Zendure aan dat je een HW P1 kon gebruiken ipv de Zendure P1. Dat bleek in de praktijk niet voor iedereen te werken.
Zolang je waarden in HA binnenkrijgt, kan Gielz ermee werken.
Kan dus verkocht worden?
Of is er toch een reden deze te bewaren?
Gasloos 2019 + WP Panasonic H-serie 7kW + 300 liter boilervat + PV 12.415Wp + Home Assistant + Hyundai Ioniq 6 First Edition + Zaptec laadpaal
Omdat ik mijn 2400AC al vanaf het begin in HA wilde hebben, heb ik nooit de Zendure P1 gekocht.hemertje schreef op donderdag 9 april 2026 @ 15:02:
[...]
De Zendure P1 meter heeft dus geen functie meer?
Kan dus verkocht worden?
Of is er toch een reden deze te bewaren?
Dit houdt wel in dat ik de accu nooit vanuit HEMS kan aansturen voor bijv. NOM, omdat ik geen geschikte P1-meter heb die met HEMS kan praten.
Ik zou hem daarom nog even bewaren. Of gewoon gebruiken i.c.m. HA en je huidige P1-meter verwijderen.
Home Assistant HP T630, PV (Enphase, 4000 Wp) 6 x IQ8+ ZW, 2 x IQ8+ NW, 2 x IQ8+ ZO, Zendure SF 2400AC (5.76 kWh)
Bij het installeren van de Nordpool-integratie kun je verschillende dingen aanvinken (bijv. prijs in centen of in hele euro's, wel of geen BTW berekenen etc).hemertje schreef op donderdag 9 april 2026 @ 14:48:
de 3 nummer input zie ik niet terugof zit ik bij het verkeerde te kijken?
- btw_percentage
- opslag_energieleverancier
- energiebelasting
- sensor.nordpool_kwh_nl_eur_5_09_0code:
1 2 3 4 5 6 7 8 9 10 11 12 13 14 15 16 17 18 state_class: total average: 0.07994270833333333 off_peak_1: 0.10262125 off_peak_2: 0.0743496052631579 peak: 0.10024666666666666 min: -0.01314 max: 0.15875 mean: 0.09934499999999999 unit: kWh currency: EUR country: Netherlands region: NL low_price: true price_percent_to_average: -0.06329532868590788 today: - 0.10949 - 0.10536 - 0.10291
Onderaan staat ook een template-veld voor aanvullende kosten.
Hier kun je de BTW, energiebelasting, inkoopkosten van leverancier in opnemen om werkelijke prijs (die jij aan je leverancier betaalt) te berekenen.
Home Assistant HP T630, PV (Enphase, 4000 Wp) 6 x IQ8+ ZW, 2 x IQ8+ NW, 2 x IQ8+ ZO, Zendure SF 2400AC (5.76 kWh)
1
2
3
4
| {% set VAT = 0.21 %}
{% set tax_kWh = 0.1108 %}
{% set opslag = 0.0248 %}
{{ (current_price * VAT ) + (tax_kWh + opslag)|float }} |
1
2
3
4
| {% set VAT = states('input_number.btw') | float(0) %}
{% set belasting = states('input_number.energiebelasting') | float(0) %}
{% set opslag = states('input_number.opslag_energieleverancier') | float(0) %}
{{ (current_price * VAT) + opslag + belasting * (1 + VAT) }} |
Home Assistant HP T630, PV (Enphase, 4000 Wp) 6 x IQ8+ ZW, 2 x IQ8+ NW, 2 x IQ8+ ZO, Zendure SF 2400AC (5.76 kWh)
Als ik overstap van energie leverancier of bij een nieuw jaar maak ik een nieuwe Nordpool sensor aan.CappieL schreef op donderdag 9 april 2026 @ 15:36:
Of zo, als je allemaal invoervelden wilt gebruiken (check wel even de namen van je invoer-sensoren)code:
1 2 3 4{% set VAT = states('input_number.btw') | float(0) %} {% set belasting = states('input_number.energiebelasting') | float(0) %} {% set opslag = states('input_number.opslag_energieleverancier') | float(0) %} {{ (current_price * VAT) + opslag + belasting * (1 + VAT) }}
Top dank! En dit triggered de integratie dan alsof ik erop geklikt heb?CappieL schreef op donderdag 9 april 2026 @ 14:33:
[...]
Je kunt een automation de input_select laten wijzigen.YAML:
1 2 3 4 5 action: input_select.select_option target: entity_id: input_select.zendure_2400_ac_modus_selecteren data: option: Dynamisch NOM (Duur)
De option waarde, moet dit zichtbare tekst zijn? Dus geen onderliggende optie value?
Dat zou je even moeten testen in de Developer Tools / wanneer je de automation aanmaakt.Henkoes schreef op donderdag 9 april 2026 @ 15:45:
[...]
Top dank! En dit triggered de integratie dan alsof ik erop geklikt heb?
De option waarde, moet dit zichtbare tekst zijn? Dus geen onderliggende optie value?
In Developer Tools kon ik gewoon kiezen naar welke optie ik hem wilde veranderen.
Home Assistant HP T630, PV (Enphase, 4000 Wp) 6 x IQ8+ ZW, 2 x IQ8+ NW, 2 x IQ8+ ZO, Zendure SF 2400AC (5.76 kWh)
Mei testrelease - Gielz DEEL 2
Het vriendelijke verzoek wanneer je de mei testrelease nu draait om deze te updaten naar de laatste testversie. Met de komst van het 2400 Pro test exemplaar is er onder de motorkap tov de laatste test een hoop gewijzigd.De grootste wijziging hier in is dat Zendure's met PV een aparte berekening hebben tov Zendure's zonder PV. Dit maakt de aansturing van het vermogen een stuk eenvoudiger voor de gene die geen PV hebben aangesloten.
@gast777 zou jij hem ook kunnen installeren er zitten nieuwe API onderdelen in.
@metalmarco je offgrid probleem zou ook opgelost moeten zijn.
@DrNickB als je deze zou willen testen met je zonnepanelen en de zendure 800.
Release https://github.com/Gielz1...Gielz1986-Mei-2026-Update (Let op versie NL en Global)
Nieuwe releasenotes https://github.com/Gielz1986/Zendure-HA-zenSDK/pull/43
Graag issues via DM of GitHub.
:strip_exif()/f/image/WGVN8hq01srJH4UafsLZOrj4.png?f=user_large)
*Voorbeeld van interne test
[ Voor 4% gewijzigd door gielz op 09-04-2026 17:48 ]
6320wp | Zendure 2400 AC (14.4 kwh) | Bambu A1 | 2x Hisense 2AMW-42U4RRA | Daikin RXM/FTXM35R | HAOS op DS224+
kan , maar dat is omslachtig en onnodig werk.Pakhaas schreef op donderdag 9 april 2026 @ 15:43:
[...]
Als ik overstap van energie leverancier of bij een nieuw jaar maak ik een nieuwe Nordpool sensor aan.
1
2
3
4
| {% set VAT = states('input_number.btw') | float(0) %}
{% set belasting = states('input_number.energiebelasting') | float(0) %}
{% set opslag = states('input_number.opslag_energieleverancier') | float(0) %}
{{ (current_price * VAT) + opslag + belasting * (1 + VAT) }} |
Dan heb je de correcte prijzen van je nieuwe energie leverancier.
[ Voor 19% gewijzigd door Wai_AM op 09-04-2026 17:33 ]
10x270Wp, 6x365Wp, 4x450Wp, WeHeat Flint P40, Green Energy Smartboiler 60L Mono, Home Wizard PIB, Zendure SF2400AC 11,52 kWh
de huidige P1 meter is van de energieleverancier TibberCappieL schreef op donderdag 9 april 2026 @ 15:07:
[...]
Omdat ik mijn 2400AC al vanaf het begin in HA wilde hebben, heb ik nooit de Zendure P1 gekocht.
Dit houdt wel in dat ik de accu nooit vanuit HEMS kan aansturen voor bijv. NOM, omdat ik geen geschikte P1-meter heb die met HEMS kan praten.
Ik zou hem daarom nog even bewaren. Of gewoon gebruiken i.c.m. HA en je huidige P1-meter verwijderen.
daarnaast heb ik de HW P1 ook nog draaien
Gasloos 2019 + WP Panasonic H-serie 7kW + 300 liter boilervat + PV 12.415Wp + Home Assistant + Hyundai Ioniq 6 First Edition + Zaptec laadpaal
ik heb de HACS Nordpool gedownload en HA een herstart gegevenCappieL schreef op donderdag 9 april 2026 @ 15:11:
[...]
Bij het installeren van de Nordpool-integratie kun je verschillende dingen aanvinken (bijv. prijs in centen of in hele euro's, wel of geen BTW berekenen etc).
Onderaan staat ook een template-veld voor aanvullende kosten.
Hier kun je de BTW, energiebelasting, inkoopkosten van leverancier in opnemen om werkelijke prijs (die jij aan je leverancier betaalt) te berekenen.
dan is deze toch geinstalleerd want heb geen Install button gezien?
en ook geen template velden gezien?
Gasloos 2019 + WP Panasonic H-serie 7kW + 300 liter boilervat + PV 12.415Wp + Home Assistant + Hyundai Ioniq 6 First Edition + Zaptec laadpaal
dit stappenplan heb ik gevolgd, van @Wai_AMPakhaas schreef op donderdag 9 april 2026 @ 15:43:
[...]
Als ik overstap van energie leverancier of bij een nieuw jaar maak ik een nieuwe Nordpool sensor aan.
https://gathering.tweakers.net/forum/view_message/84914288
in de nordpool.yaml pas ik dan
1
2
3
4
5
6
7
8
9
10
11
12
13
14
| sensor:
- platform: nordpool
region: "NL"
currency: "EUR"
VAT: False
precision: 5
low_price_cutoff: 0.9
price_in_cents: false
price_type: kWh
additional_costs: >
{% set VAT = states('input_number.btw_percentage') | float(0) %}
{% set belasting = states('input_number.energiebelasting') | float(0) %}
{% set opslag = states('input_number.opslag_energieleverancier') | float(0) %}
{{ (current_price * VAT) +(belasting + opslag) * (1 + VAT) |float }} |
1
2
3
4
5
6
7
8
9
10
11
12
13
14
| sensor:
- platform: nordpool
region: "NL"
currency: "EUR"
VAT: False
precision: 5
low_price_cutoff: 0.9
price_in_cents: false
price_type: kWh
additional_costs: >
{% set VAT = 0.21 %}
{% set tax_kWh = 0.1108 %}
{% set opslag = 0.0248 %}
{{ (current_price * VAT ) + (tax_kWh + opslag)|float }} |
Gasloos 2019 + WP Panasonic H-serie 7kW + 300 liter boilervat + PV 12.415Wp + Home Assistant + Hyundai Ioniq 6 First Edition + Zaptec laadpaal
Binnen gielz werkt dit gewoon lekker. Heb ik hier ook draaien.hemertje schreef op donderdag 9 april 2026 @ 13:59:
[...]
waar kan ik achterhalen of de HW P1 meter zijn werk goed doet?
Of heeft die binnen HA met Gielz geen problemen zoals met de Zendure App?
[ Voor 10% gewijzigd door Devke op 09-04-2026 18:25 ]
Denk in kansen, niet in problemen. Homewizard Plug-In Battery 5.4 kWh. Zendure 2400 AC 17.2 kWh. Testen Accumate 4.8 kWh Plug-In Battery. 3330 Wp zonnepanelen. EV 77 kWh. Peblar Business Laadpaal.
Denk in kansen, niet in problemen. Homewizard Plug-In Battery 5.4 kWh. Zendure 2400 AC 17.2 kWh. Testen Accumate 4.8 kWh Plug-In Battery. 3330 Wp zonnepanelen. EV 77 kWh. Peblar Business Laadpaal.
Ik zie nog een entiteit met 2400 in het global gebeuren, in het dashboardgielz schreef op donderdag 9 april 2026 @ 16:45:Mei testrelease - Gielz DEEL 2
Het vriendelijke verzoek wanneer je de mei testrelease nu draait om deze te updaten naar de laatste testversie. Met de komst van het 2400 Pro test exemplaar is er onder de motorkap tov de laatste test een hoop gewijzigd.
De grootste wijziging hier in is dat Zendure's met PV een aparte berekening hebben tov Zendure's zonder PV. Dit maakt de aansturing van het vermogen een stuk eenvoudiger voor de gene die geen PV hebben aangesloten.
@gast777 zou jij hem ook kunnen installeren er zitten nieuwe API onderdelen in.
@metalmarco je offgrid probleem zou ook opgelost moeten zijn.
@DrNickB als je deze zou willen testen met je zonnepanelen en de zendure 800.
Release https://github.com/Gielz1...Gielz1986-Mei-2026-Update (Let op versie NL en Global)
Nieuwe releasenotes https://github.com/Gielz1986/Zendure-HA-zenSDK/pull/43
Graag issues via DM of GitHub.
[Afbeelding]
*Voorbeeld van interne test
sensor.zendure_2400_ac_aantal_batterijen
Quatt Duo V1 - 3kw BUH - VVW en LTV - WPB: Atlantic Explorer V5 - PV: uit 2026 1030WP met Zendure S800 plus - PV: uit 2012 2400WP met Goodwe XS2200
Bedankt, bij de volgende wijziging ga ik het ook zo inrichten.Wai_AM schreef op donderdag 9 april 2026 @ 17:32:
[...]
kan , maar dat is omslachtig en onnodig werk.code:kan je gewoon de nieuwe energie belasting, BTW en enrgie opslag invullen/wijzigen .
1 2 3 4{% set VAT = states('input_number.btw') | float(0) %} {% set belasting = states('input_number.energiebelasting') | float(0) %} {% set opslag = states('input_number.opslag_energieleverancier') | float(0) %} {{ (current_price * VAT) + opslag + belasting * (1 + VAT) }}
Dan heb je de correcte prijzen van je nieuwe energie leverancier.
[...]
Ziet er goed uit ! in test HA gezet.gielz schreef op donderdag 9 april 2026 @ 16:45:Mei testrelease - Gielz DEEL 2
Het vriendelijke verzoek wanneer je de mei testrelease nu draait om deze te updaten naar de laatste testversie. Met de komst van het 2400 Pro test exemplaar is er onder de motorkap tov de laatste test een hoop gewijzigd.
De grootste wijziging hier in is dat Zendure's met PV een aparte berekening hebben tov Zendure's zonder PV. Dit maakt de aansturing van het vermogen een stuk eenvoudiger voor de gene die geen PV hebben aangesloten.
@gast777 zou jij hem ook kunnen installeren er zitten nieuwe API onderdelen in.
@metalmarco je offgrid probleem zou ook opgelost moeten zijn.
@DrNickB als je deze zou willen testen met je zonnepanelen en de zendure 800.
Release https://github.com/Gielz1...Gielz1986-Mei-2026-Update (Let op versie NL en Global)
Nieuwe releasenotes https://github.com/Gielz1986/Zendure-HA-zenSDK/pull/43
Graag issues via DM of GitHub.
[Afbeelding]
*Voorbeeld van interne test
Alles (entiteiten/grafiek) van dashboard is correct bij mijn 2400AC + 4 bat opstelling.
10x270Wp, 6x365Wp, 4x450Wp, WeHeat Flint P40, Green Energy Smartboiler 60L Mono, Home Wizard PIB, Zendure SF2400AC 11,52 kWh
Ik mis deze nog in mijn Solarflow 800 plus met 2 p anelen:gielz schreef op donderdag 9 april 2026 @ 16:45:Mei testrelease - Gielz DEEL 2
Het vriendelijke verzoek wanneer je de mei testrelease nu draait om deze te updaten naar de laatste testversie. Met de komst van het 2400 Pro test exemplaar is er onder de motorkap tov de laatste test een hoop gewijzigd.
De grootste wijziging hier in is dat Zendure's met PV een aparte berekening hebben tov Zendure's zonder PV. Dit maakt de aansturing van het vermogen een stuk eenvoudiger voor de gene die geen PV hebben aangesloten.
@gast777 zou jij hem ook kunnen installeren er zitten nieuwe API onderdelen in.
@metalmarco je offgrid probleem zou ook opgelost moeten zijn.
@DrNickB als je deze zou willen testen met je zonnepanelen en de zendure 800.
Release https://github.com/Gielz1...Gielz1986-Mei-2026-Update (Let op versie NL en Global)
Nieuwe releasenotes https://github.com/Gielz1986/Zendure-HA-zenSDK/pull/43
Graag issues via DM of GitHub.
[Afbeelding]
*Voorbeeld van interne test
apexcharts-card
Entity not available: sensor.home_energy_meter_target
Quatt Duo V1 - 3kw BUH - VVW en LTV - WPB: Atlantic Explorer V5 - PV: uit 2026 1030WP met Zendure S800 plus - PV: uit 2012 2400WP met Goodwe XS2200
Deze staat er wel gewoon in, mogelijk dat je door een voorgaande versie een _2 hebt gekregen;raven22 schreef op donderdag 9 april 2026 @ 19:21:
[...]
Ik mis deze nog in mijn Solarflow 800 plus met 2 p anelen:
apexcharts-card
Entity not available: sensor.home_energy_meter_target
https://github.com/Gielz1...ielz1986_global.yaml#L387
6320wp | Zendure 2400 AC (14.4 kwh) | Bambu A1 | 2x Hisense 2AMW-42U4RRA | Daikin RXM/FTXM35R | HAOS op DS224+
Waar maak je deze aan?Wai_AM schreef op donderdag 9 april 2026 @ 17:32:
[...]
kan , maar dat is omslachtig en onnodig werk.code:kan je gewoon de nieuwe energie belasting, BTW en enrgie opslag invullen/wijzigen .
1 2 3 4{% set VAT = states('input_number.btw') | float(0) %} {% set belasting = states('input_number.energiebelasting') | float(0) %} {% set opslag = states('input_number.opslag_energieleverancier') | float(0) %} {{ (current_price * VAT) + opslag + belasting * (1 + VAT) }}
Dan heb je de correcte prijzen van je nieuwe energie leverancier.
[...]
Het is imho makkelijker om zo de prijzen aan te passen dan de sensor opnieuw aanmaken.
Voor nieuwe HA gebruikers die een makkelijk manier willen voor dynamische prijzen en Gielz integratie via packages methode hebben geinstalleerd:
1. Installeer nordpool HACS integratie.
2. maak een bestand aan in de packages directory, bv. nordpool.yaml
3. plaats de volgende code erin:
code:
1 2 3 4 5 6 7 8 9 10 11 12 13 14 15 16 17 18 19 20 21 22 23 24 25 26 27 28 29 30 31 32 33 34 35 36 37 38 39 40 41 42 43 44 45 46 47 48input_number: energiebelasting: name: energiebelasting icon: mdi:numeric min: 0 max: 10 step: 0.1 mode: box opslag_energieleverancier: name: opslag_energieleverancier icon: mdi:numeric min: 0 max: 10 step: 0.1 mode: box btw_percentage: name: btw_percentage icon: mdi:numeric min: 0 max: 10 step: 0.1 mode: box sensor: - platform: nordpool region: "NL" currency: "EUR" VAT: False precision: 5 low_price_cutoff: 0.9 price_in_cents: false price_type: kWh additional_costs: > {% set VAT = states('input_number.btw_percentage') | float(0) %} {% set belasting = states('input_number.energiebelasting') | float(0) %} {% set opslag = states('input_number.opslag_energieleverancier') | float(0) %} {{ (current_price * VAT) +(belasting + opslag) * (1 + VAT) |float }} - platform: nordpool region: "NL" currency: "EUR" VAT: False precision: 5 low_price_cutoff: 1.0 price_in_cents: false price_type: kWh
/f/image/Fn5GkG36CvP3uO3iv80yHmKQ.png?f=fotoalbum_large)
4. Herstart Home Assistant
er worden 3 Nummer input gemaakt voor
btw_percentage
opslag_energieleverancier
energiebelasting
Maak die entiteiten kaart aan zodat je die kan invullen:
Toevoegen zoals je dat doet met Apex chart, maar dan voor entiteite kaart:
voor Tibber NL 2026 zijn dit:
btw_percentage = 0,21
opslag_energieleverancier = 0,0205
energiebelasting = 0,0916
en 2 nordpool prijzen sensors- sensor.nordpool_kwh_nl_eur_5_09_0
Dit is de sensor voor de totaal prijs ( de 3 input variabele van hierboven worden hierin meegenomen , btw, energiebelasting en opslag)
- sensor.nordpool_kwh_nl_eur_5_10_0
Dit is de sensor voor de kale marktprijs
Je hoeft GEEN integratie nordpool toe te voegen
Eenmaal aangemaakt dan wordt de totaal prijs pas zichtbaar na de komende kwartier na je invoer van de input variabelen.
weergave in Apex charts:gifsicle():strip_exif()/f/image/KvSxK0S39XRLEQ0oqai1QmM1.gif?f=user_large)
/f/image/KT2ig6yq8v3EWyKRuy7ATsWH.png?f=fotoalbum_large)
Vandaag prijzen:
Morgen prijzen:code:
1 2 3 4 5 6 7 8 9 10 11 12 13 14 15 16 17 18 19 20 21 22 23 24 25 26 27 28 29 30 31 32 33 34 35 36 37 38 39 40 41 42 43 44 45 46 47 48 49 50 51 52 53 54 55 56 57 58 59 60 61 62 63 64 65 66 67 68 69 70 71 72 73 74 75 76 77 78 79 80 81 82 83 84 85 86type: custom:apexcharts-card experimental: color_threshold: true header: show: true title: Tibber electricity prices (today) show_states: true colorize_states: true apex_config: stroke: show: true width: 2 chart: height: 300px stacked: false stackOnlyBar: true toolbar: autoSelected: pan show: true tools: download: false zoom: true zoomin: false zoomout: false pan: true zoom: enabled: true allowMouseWheelZoom: true autoScaleYaxis: true graph_span: 24h span: end: day now: show: true label: Now series: - entity: sensor.nordpool_kwh_nl_eur_5_09_0 name: prijs incl. belasting en extra kosten type: line show: legend_value: false extremas: true in_header: before_now float_precision: 4 data_generator: | return entity.attributes.raw_today.map((start, index) => { return [new Date(start["start"]).getTime(), entity.attributes.raw_today[index]["value"]]; }); color_threshold: - value: -0.1 color: "#000fff" - value: 0 color: "#00ffd5" - value: 0.1 color: "#ff8000" - value: 0.2 color: "#0080ff" - value: 0.3 color: "#ff2a00" - value: 1 color: "#ff00d4" - entity: sensor.nordpool_kwh_nl_eur_5_10_0 name: prijs excl. belasting en extra kosten type: column show: legend_value: false extremas: true in_header: before_now float_precision: 4 data_generator: | return entity.attributes.raw_today.map((start, index) => { return [new Date(start["start"]).getTime(), entity.attributes.raw_today[index]["value"]]; }); color_threshold: - value: -0.1 color: "#000fff" - value: 0 color: "#00ffd5" - value: 0.1 color: "#ff8000" - value: 0.2 color: "#0080ff" - value: 0.3 color: "#ff2a00" - value: 1 color: "#ff00d4"
code:
1 2 3 4 5 6 7 8 9 10 11 12 13 14 15 16 17 18 19 20 21 22 23 24 25 26 27 28 29 30 31 32 33 34 35 36 37 38 39 40 41 42 43 44 45 46 47 48 49 50 51 52 53 54 55 56 57 58 59 60 61 62 63 64 65 66 67 68 69 70 71 72 73 74 75 76 77 78 79 80 81 82 83 84type: custom:apexcharts-card experimental: color_threshold: true header: show: true title: Tibber electricity prices (tomorrow) show_states: false colorize_states: false apex_config: stroke: show: true width: 2 chart: height: 300px stacked: false stackOnlyBar: true toolbar: autoSelected: pan show: true tools: download: false zoom: true zoomin: false zoomout: false pan: true zoom: enabled: true allowMouseWheelZoom: true autoScaleYaxis: true graph_span: 24h span: start: day offset: +1day series: - entity: sensor.nordpool_kwh_nl_eur_5_09_0 name: prijs incl. belasting en extra kosten type: line show: legend_value: false extremas: true in_header: before_now float_precision: 4 data_generator: | return entity.attributes.raw_tomorrow.map((start, index) => { return [new Date(start["start"]).getTime(), entity.attributes.raw_tomorrow[index]["value"]]; }); color_threshold: - value: -0.1 color: "#000fff" - value: 0 color: "#00ffd5" - value: 0.1 color: "#ff8000" - value: 0.2 color: "#0080ff" - value: 0.3 color: "#ff2a00" - value: 1 color: "#ff00d4" - entity: sensor.nordpool_kwh_nl_eur_5_10_0 name: prijs excl. belasting en extra kosten type: column show: legend_value: false extremas: true in_header: before_now float_precision: 4 data_generator: | return entity.attributes.raw_tomorrow.map((start, index) => { return [new Date(start["start"]).getTime(), entity.attributes.raw_tomorrow[index]["value"]]; }); color_threshold: - value: -0.1 color: "#000fff" - value: 0 color: "#00ffd5" - value: 0.1 color: "#ff8000" - value: 0.2 color: "#0080ff" - value: 0.3 color: "#ff2a00" - value: 1 color: "#ff00d4"
10x270Wp, 6x365Wp, 4x450Wp, WeHeat Flint P40, Green Energy Smartboiler 60L Mono, Home Wizard PIB, Zendure SF2400AC 11,52 kWh
Bedankt voor jullie waardevolle adviezen om deze integratie werkend te krijgen. Na een volledige reset (apparaat en gegevens verwijderen uit de app) en het 25 seconden ingedrukt houden van de stroomknop, is de herinstallatie gelukt. Het werkt nu in één keer! Super blij !
@Yell0 , aangezien jij tegen hetzelfde probleem aanliep: hopelijk werkt deze methode ook voor jou.
Perfecte "noob" uitleg voor mij.
Even wachten op de nieuwe prijzen, maar dit werkt flawless.
Meteen nog even een vraagje, wellicht niet voor dit topic (not sure).
Ik mis hier de "pijltjes" om makkelijk de waardes aan te passen. Is dit een integration die ik nog niet heb? En kan iemand de naam geven?
[ Voor 48% gewijzigd door Lange_Slurf op 09-04-2026 21:30 ]
Neem je nu wel mee dat Tibber een verschil heeft voor leveren en terugleveren?Wai_AM schreef op donderdag 9 april 2026 @ 20:59:
Hier de geupdate versie Nordpool HACS, hopelijk ook goed genoeg voor de Noob HA gebruikers.
Voor nieuwe HA gebruikers die een makkelijk manier willen voor dynamische prijzen en Gielz integratie via packages methode hebben geinstalleerd:
1. Installeer nordpool HACS integratie.
2. maak een bestand aan in de packages directory, bv. nordpool.yaml
3. plaats de volgende code erin:
[...]
[Afbeelding]
4. Herstart Home Assistant
er worden 3 Nummer input gemaakt voor
btw_percentage
opslag_energieleverancier
energiebelasting
Maak die entiteiten kaart aan zodat je die kan invullen:
Toevoegen zoals je dat doet met Apex chart, maar dan voor entiteite kaart:
[...]voor Tibber NL 2026 zijn dit:
en 2 nordpool prijzen sensors
btw_percentage = 0,21
opslag_energieleverancier = 0,0205
energiebelasting = 0,0916
- sensor.nordpool_kwh_nl_eur_5_09_0
Dit is de sensor voor de totaal prijs ( de 3 input variabele van hierboven worden hierin meegenomen , btw, energiebelasting en opslag)
- sensor.nordpool_kwh_nl_eur_5_10_0
Dit is de sensor voor de kale marktprijsJe hoeft GEEN integratie nordpool toe te voegen
Eenmaal aangemaakt dan wordt de totaal prijs pas zichtbaar na de komende kwartier na je invoer van de input variabelen.
weergave in Apex charts
[Afbeelding]
[Afbeelding]
Vandaag prijzen:
[...]
Morgen prijzen:
[...]
Bij levering: kale prijs + 0.1112 betalen.
Bij terugleveren: kale prijs + 0.09161 terug krijgen. Daar komt nog 21% btw bij.
Is Zonneplan dan geen beter alternatief? Die heeft toch voor in- en verkoop dezelfde vergoeding?Pakhaas schreef op donderdag 9 april 2026 @ 22:13:
[...]
Neem je nu wel mee dat Tibber een verschil heeft voor leveren en terugleveren?
Bij levering: kale prijs + 0.1112 betalen.
Bij terugleveren: kale prijs + 0.09161 terug krijgen. Daar komt nog 21% btw bij.
Ik heb wel een sensor.home_energy_targetgielz schreef op donderdag 9 april 2026 @ 19:39:
[...]
Deze staat er wel gewoon in, mogelijk dat je door een voorgaande versie een _2 hebt gekregen;
https://github.com/Gielz1...ielz1986_global.yaml#L387
Quatt Duo V1 - 3kw BUH - VVW en LTV - WPB: Atlantic Explorer V5 - PV: uit 2026 1030WP met Zendure S800 plus - PV: uit 2012 2400WP met Goodwe XS2200
Offtopic, maar klopt. Echter, ik heb nog 130 euro winter verbruik te salderen. Nu overstappen is geld weggooien.Lange_Slurf schreef op donderdag 9 april 2026 @ 22:19:
[...]
Is Zonneplan dan geen beter alternatief? Die heeft toch voor in- en verkoop dezelfde vergoeding?
voor Tibber dient je dit in te vullenPakhaas schreef op donderdag 9 april 2026 @ 14:41:
Die Tibber prijzen van Nordpool moet je nog wel aanpassen.
Even los van of je de btw en EB mee willen hebben in de tarieven is het import en export tarief ook niet gelijk.
Inkoop kale prijs + 0.1112 en verkoop kale prijs + 0.09161.
Mijn prijs in HA is nu exact gelijk met de Tibber app incl eb en btw
- BTW = 0,21
- Energiebelasting = 0,0916
- Opslag energieleverancier = 0,0205
Gasloos 2019 + WP Panasonic H-serie 7kW + 300 liter boilervat + PV 12.415Wp + Home Assistant + Hyundai Ioniq 6 First Edition + Zaptec laadpaal
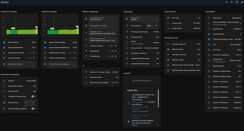
Maar een aantal grafieken en parameters blijven leeg
- Nul import
- Aansturing
- Import\ Export
- Dynamisch vandaag
- Spread\ Periodes
- Relais schakelingen
- Efficientie Import
- Efficientie Export
/f/image/aiiWGLTahNpOHwqtFSEXW4cZ.png?f=fotoalbum_large)
/f/image/IWRrPZZCTPdBSKWueJ0cMVBG.png?f=fotoalbum_large)
/f/image/3bCfRBn9v3IBIdPXJHF9LQAu.png?f=fotoalbum_large)
Wanneer worden deze waarden\ parameters gevuld?
[ Voor 17% gewijzigd door hemertje op 09-04-2026 23:05 ]
Gasloos 2019 + WP Panasonic H-serie 7kW + 300 liter boilervat + PV 12.415Wp + Home Assistant + Hyundai Ioniq 6 First Edition + Zaptec laadpaal
Overgrote deel wordt met dagelijkse statistieken of zelfs maandelijks (rolling) statistieken gevuld. Lekker de boel gaan gebruiken, komt het wel goed.hemertje schreef op donderdag 9 april 2026 @ 23:04:
met hulp via DM van @Wai_AM is het me gelukt om Gielz icm dynamische tarieven in te stellen![]()
![]()
Maar een aantal grafieken en parameters blijven leegZie de screenshots:
- Nul import
- Aansturing
- Import\ Export
- Dynamisch vandaag
- Spread\ Periodes
- Relais schakelingen
- Efficientie Import
- Efficientie Export
[Afbeelding]
[Afbeelding]
[Afbeelding]
Wanneer worden deze waarden\ parameters gevuld?
De spread grafieken komen tot leven zodra je een aantal dure en goedkope uren invult.
Minimale spread van 0% zoals die bij jou staat betekent dus altijd handelen, ook als je er verlies op draait door de laadverliezen. Hier staat hij op 25% (=80% RTE), kan krapper, maar dan sta je ik een cyclus te draaien voor 10 cent.
[ Voor 7% gewijzigd door koboy op 10-04-2026 00:21 ]
Ik zie ik zie wat jij niet ziet, en het is....... ach laat ook maar je ziet het toch niet!
Haal nog even unknown weg bij de handmatige periode van vandaag in het dynamisch gedeelte. Dan kun je deze ook gebruiken.hemertje schreef op donderdag 9 april 2026 @ 23:04:
met hulp via DM van @Wai_AM is het me gelukt om Gielz icm dynamische tarieven in te stellen![]()
![]()
Maar een aantal grafieken en parameters blijven leegZie de screenshots:
- Nul import
- Aansturing
- Import\ Export
- Dynamisch vandaag
- Spread\ Periodes
- Relais schakelingen
- Efficientie Import
- Efficientie Export
[Afbeelding]
[Afbeelding]
[Afbeelding]
Wanneer worden deze waarden\ parameters gevuld?
Readme;
Wanneer je het Dynamisch Nordpool gedeelte in gebruik gaat nemen moet je voor dat je deze in gebruik neemt bij dynamisch_handmatige_periode en dynamisch_handmatige_periode_morgen even unknown weghalen. Hierna zal het dynamisch gedeelte werken.
6320wp | Zendure 2400 AC (14.4 kwh) | Bambu A1 | 2x Hisense 2AMW-42U4RRA | Daikin RXM/FTXM35R | HAOS op DS224+
goedemorgen,koboy schreef op vrijdag 10 april 2026 @ 00:18:
[...]
De spread grafieken komen tot leven zodra je een aantal dure en goedkope uren invult.
het aantal dure en goedkope uren invullen is een handmatige actie iedere dag?
vanuit de dynamische tarieven weten we toch de goedkope en de dure periodes en kunnen vandaar uit toch automatisch bepaalt en ingevuld worden??
Gasloos 2019 + WP Panasonic H-serie 7kW + 300 liter boilervat + PV 12.415Wp + Home Assistant + Hyundai Ioniq 6 First Edition + Zaptec laadpaal
Die worden door de automatisering ingevuldhemertje schreef op vrijdag 10 april 2026 @ 08:38:
[...]
goedemorgen,
het aantal dure en goedkope uren invullen is een handmatige actie iedere dag?
vanuit de dynamische tarieven weten we toch de goedkope en de dure periodes en kunnen vandaar uit toch automatisch bepaalt en ingevuld worden??
Deel van het stroom komt van de offgrid, mppt en het dak (AC) tegelijk;
:strip_exif()/f/image/EjGmBdpC1wpHVhHidta22xFM.png?f=user_large)
Dit werkt ook zo bij het ontladen, offgrid, mppt en de rest uit de batterij.
6320wp | Zendure 2400 AC (14.4 kwh) | Bambu A1 | 2x Hisense 2AMW-42U4RRA | Daikin RXM/FTXM35R | HAOS op DS224+
Is het ook mogelijk om te zorgen dat stroom opgewekt door pv opbrengst (incl teruglevering) van een andere omvormer niet naar de batterij gaat, maar alleen stroom van pv opbrengst van de via mppt aangekoppelde panelen?gielz schreef op vrijdag 10 april 2026 @ 09:06:
Voor de gene die zonnepanelen exotisch aansluiten via de offgrid en mppt tegelijk dit heb ik zojuist werkend getest in de laatste mei testrelease. Ook is het straks mogelijk om exact te zien waar het PV gedeelte naartoe is gegaan in de grafiek en 7 dagen terug.
Deel van het stroom komt van de offgrid, mppt en het dak (AC) tegelijk;
[Afbeelding]
Dit werkt ook zo bij het ontladen, offgrid, mppt en de rest uit de batterij.
Ik krijg dit zonder een plug om de AC aan/uit te schakelen niet voor elkaar.
Quatt Duo V1 - 3kw BUH - VVW en LTV - WPB: Atlantic Explorer V5 - PV: uit 2026 1030WP met Zendure S800 plus - PV: uit 2012 2400WP met Goodwe XS2200
Zeker je kunt dan "Smart Discharge Only / Alleen Slim Ontladen" gebruiken. Dan ontlaad hij wanneer nodig en de PV slaat hij op. Ook in Standby gaat hij alle stroom opslaan van de PV.raven22 schreef op vrijdag 10 april 2026 @ 09:18:
[...]
Is het ook mogelijk om te zorgen dat stroom opgewekt door pv opbrengst (incl teruglevering) van een andere omvormer niet naar de batterij gaat, maar alleen stroom van pv opbrengst van de via mppt aangekoppelde panelen?
Ik krijg dit zonder een plug om de AC aan/uit te schakelen niet voor elkaar.
Zijn al meerdere gebruikers die deze manier van aansturen gebruiken.
6320wp | Zendure 2400 AC (14.4 kwh) | Bambu A1 | 2x Hisense 2AMW-42U4RRA | Daikin RXM/FTXM35R | HAOS op DS224+
Ergens tussen 13 en 14 uur wordt de grafiek voor de volgende dag beschikbaar. Dan zijn daar ook het aantal dure en goedkope uren in overgenomen van de dag ervoor.hemertje schreef op vrijdag 10 april 2026 @ 08:38:
[...]
goedemorgen,
het aantal dure en goedkope uren invullen is een handmatige actie iedere dag?
vanuit de dynamische tarieven weten we toch de goedkope en de dure periodes en kunnen vandaar uit toch automatisch bepaalt en ingevuld worden??
Als je handmatig gaat tweaken doe je dat dus elke dag.....
HA is bij mij bewust niet van buiten beschikbaar. Als ik er een paar dagen niet ben staat hij dus op 6 goedkoop en 5 duur.
Ik zie ik zie wat jij niet ziet, en het is....... ach laat ook maar je ziet het toch niet!
Top dankjewel!Wai_AM schreef op donderdag 9 april 2026 @ 20:59:
Hier de geupdate versie Nordpool HACS, hopelijk ook goed genoeg voor de Noob HA gebruikers.
Voor nieuwe HA gebruikers die een makkelijk manier willen voor dynamische prijzen en Gielz integratie via packages methode hebben geinstalleerd:
[ Voor 66% gewijzigd door robinh op 10-04-2026 10:51 ]
Voor de Proxy gebruikers bij de Gielz aansturing: Zojuist een nieuwe versie gepost (20260409), die aanpassingen heeft die nodig zijn om goed te werken met de Mei release van Gielz.
https://github.com/gast77...#nieuw-in-versie-20260409
== Gesimuleerde Devices Update:
Tevens is er nu een apart Node-RED flow bestand voor de gesimuleerde Zendure devices. Deze zijn nu sterk verbeterd, bijvoorbeeld de SoC beweegt realistisch mee met het laden/ontladen.
Er is nu ook een gesimuleerde HomeWizard P1 aanwezig. Deze kan optioneel de live data van je echte Homewizard P1 gebruiken als basis. Daarop zal het vermogen van de gesimuleerde Zendures opgeteld/afgetrokken worden. Zo kun je heel realistisch NOM uitproberen met de Gielz aansturing als je nog geen Zendure batterij hebt (of momenteel geen NOM draait).
Handleiding zit in het blokje "Simulated test devices" bovenaan (in de volgende versie zal die op een duidelijkere plaats staan...
6 kWp solar | Daikin Intergas Hybride 8kW | Tesla Model Y RWD 2023 | Fiat 500e 2014 | Zendure SF2400AC 17 kWh
deze "Simulated test devices" update bestand is naast de bestaande versie toch?gast777 schreef op vrijdag 10 april 2026 @ 12:52:
== Proxy Update:
Voor de Proxy gebruikers bij de Gielz aansturing: Zojuist een nieuwe versie gepost (20260409), die aanpassingen heeft die nodig zijn om goed te werken met de Mei release van Gielz.
https://github.com/gast77...#nieuw-in-versie-20260409
== Gesimuleerde Devices Update:
Tevens is er nu een apart Node-RED flow bestand voor de gesimuleerde Zendure devices. Deze zijn nu sterk verbeterd, bijvoorbeeld de SoC beweegt realistisch mee met het laden/ontladen.
Er is nu ook een gesimuleerde HomeWizard P1 aanwezig. Deze kan optioneel de live data van je echte Homewizard P1 gebruiken als basis. Daarop zal het vermogen van de gesimuleerde Zendures opgeteld/afgetrokken worden. Zo kun je heel realistisch NOM uitproberen met de Gielz aansturing als je nog geen Zendure batterij hebt (of momenteel geen NOM draait).
Handleiding zit in het blokje "Simulated test devices" bovenaan (in de volgende versie zal die op een duidelijkere plaats staan...)
geen update of vervanger voor de eerdere versies?
Gasloos 2019 + WP Panasonic H-serie 7kW + 300 liter boilervat + PV 12.415Wp + Home Assistant + Hyundai Ioniq 6 First Edition + Zaptec laadpaal
De testdevices zitten nu in hun eigen flow, dus zitten dan onder een eigen tab in Node-RED.hemertje schreef op vrijdag 10 april 2026 @ 13:56:
[...]
deze "Simulated test devices" update bestand is naast de bestaande versie toch?
geen update of vervanger voor de eerdere versies?
Als je die wilt gebruiken en je hebt nog de vorige Proxy flow waar ook de testdevices in zitten, dan kan dat conflicteren. Dan kun je ze uit de proxy flow deleten, of de nieuwe Proxy flow installeren die deze testdevices niet meer heeft.
Even ter illustratie:
6 kWp solar | Daikin Intergas Hybride 8kW | Tesla Model Y RWD 2023 | Fiat 500e 2014 | Zendure SF2400AC 17 kWh
In welk bestand kan ik de Nordpool yaml aanpassen?Taro schreef op zaterdag 16 augustus 2025 @ 20:25:
[...]
Je kunt voor de prijzen gewoon 1 op 1 de Nord Pool sensor invullen en de BTW/Belasting als volgt via een YAML regelen, in dit geval met de Zonneplan waardes:YAML:Voor het verbruik heb ik zowel de Shelly ABC Power als Zonneplan Current Usage sensoren succesvol gebruikt.
1 2 3 4 5 6 7 8 9 10 11 12 13 - platform: nordpool VAT: False currency: "EUR" price_in_cents: false low_price_cutoff: 0.9 region: "NL" precision: 3 price_type: kWh additional_costs: > {% set VAT = 0.21 %} {% set tax_kWh = 0.10154 %} {% set opslag = 0.0165 %} {{ (current_price * VAT ) + (tax_kWh + opslag) * (1 + VAT)|float }}
configuration.yaml.Henkoes schreef op vrijdag 10 april 2026 @ 14:33:
[...]
In welk bestand kan ik de Nordpool yaml aanpassen?
iotdomotica.nl | Replace fear of the unknown with curiosity | 64 kWh thuisaccu | Tesla Model Y LR & Model 3 SR+ | 11.460 Wp
Als het hier nog niet in staat, dan bijzetten? Overwrite dit de instellingen die bij installatie zijn ingevoerd in de gui?
Ja, maar check wel altijd voordat je Home Assistant of de YAML configs herlaadt via de developer tools of je het goed hebt gedaan en een groen vinkje krijgt door de configuratie te testen. Sla je dat over dan loop je de kans dat HA niet meer opstart.Henkoes schreef op vrijdag 10 april 2026 @ 15:37:
[...]
Als het hier nog niet in staat, dan bijzetten? Overwrite dit de instellingen die bij installatie zijn ingevoerd in de gui?
In dit geval moet die YAML onder:
1
| sensor: |
iotdomotica.nl | Replace fear of the unknown with curiosity | 64 kWh thuisaccu | Tesla Model Y LR & Model 3 SR+ | 11.460 Wp
Super dank.Taro schreef op vrijdag 10 april 2026 @ 15:42:
[...]
Ja, maar check wel altijd voordat je Home Assistant of de YAML configs herlaadt via de developer tools of je het goed hebt gedaan en een groen vinkje krijgt door de configuratie te testen. Sla je dat over dan loop je de kans dat HA niet meer opstart.
In dit geval moet die YAML onder:YAML:
1 sensor:
Wat ik dan niet snap. Bij verkoop krijg je niet de btw en belasting terug. Dus hoe bepaald de integritatie dan of verkopen tegen de prijs wijs is?
https://gathering.tweakers.net/forum/view_message/84914288
@gielz
Wil jij deze uitleg op een aparte pagina hosten op je Github, dan is de uitleg compleet...
Gasloos 2019 + WP Panasonic H-serie 7kW + 300 liter boilervat + PV 12.415Wp + Home Assistant + Hyundai Ioniq 6 First Edition + Zaptec laadpaal
Dit jaar krijg je bij teruglevering nog wel BTW en belasting terug.Henkoes schreef op vrijdag 10 april 2026 @ 15:44:
[...]
Super dank.
Wat ik dan niet snap. Bij verkoop krijg je niet de btw en belasting terug. Dus hoe bepaald de integritatie dan of verkopen tegen de prijs wijs is?
Vanaf 01-01-2027 niet meer.
@Wai_AM
Bij Tibber is er dit jaar een verschil in toeslag tussen Koop en Verkoop, hoe kunnen we die apart ondervangen?
Gasloos 2019 + WP Panasonic H-serie 7kW + 300 liter boilervat + PV 12.415Wp + Home Assistant + Hyundai Ioniq 6 First Edition + Zaptec laadpaal
Hiervoor zijn 2 gepinde posts;hemertje schreef op vrijdag 10 april 2026 @ 15:51:
voor de Nordpool howto, zie
https://gathering.tweakers.net/forum/view_message/84914288
@gielz
Wil jij deze uitleg op een aparte pagina hosten op je Github, dan is de uitleg compleet...
gielz in "Zendure producten in Home Assistant integreren deel 2"
Wai_AM in "Zendure producten in Home Assistant integreren deel 2"
Hoe je Nordpool HACS werkend krijgt is geen onderdeel van de integratie. Maar zal dit in de toekomst wanneer de wiki geupdate word wel toevoegen.
6320wp | Zendure 2400 AC (14.4 kwh) | Bambu A1 | 2x Hisense 2AMW-42U4RRA | Daikin RXM/FTXM35R | HAOS op DS224+
Dank toevoegen is gelukt.hemertje schreef op vrijdag 10 april 2026 @ 15:51:
voor de Nordpool howto, zie
https://gathering.tweakers.net/forum/view_message/84914288
@gielz
Wil jij deze uitleg op een aparte pagina hosten op je Github, dan is de uitleg compleet...
Hoe maken we onderscheid tussen import en export tarieven? Die verschillen bij mij.
Deze waarde wordt correct overgenomen door de Gielz-integratie in Home Assistant.
Toch laadt de batterij door tot 99%, wat zowel in de officiële app als op mijn dashboard zichtbaar is.
Hoe kan het dat de batterij de ingestelde limiet negeert?"
door bij Gielz minimale spread te verhogen met wat je wilt ? voor die 0,0205...hemertje schreef op vrijdag 10 april 2026 @ 15:53:
[...]
Dit jaar krijg je bij teruglevering nog wel BTW en belasting terug.
Vanaf 01-01-2027 niet meer.
@Wai_AM
Bij Tibber is er dit jaar een verschil in toeslag tussen Koop en Verkoop, hoe kunnen we die apart ondervangen?
10x270Wp, 6x365Wp, 4x450Wp, WeHeat Flint P40, Green Energy Smartboiler 60L Mono, Home Wizard PIB, Zendure SF2400AC 11,52 kWh
Heeft dat niet te maken met de batterij kalibratie? De laatste 10% is best onnauwkeurig qua laden heb ik gemerkt. Hij springt snel door qua waardes in dat gebied. Dan zou je ook snel een overshoot kunnen hebben.pasmanm schreef op vrijdag 10 april 2026 @ 16:48:
Ik heb in de Zendure-app het maximale laadpercentage ingesteld op 95%.
Deze waarde wordt correct overgenomen door de Gielz-integratie in Home Assistant.
Toch laadt de batterij door tot 99%, wat zowel in de officiële app als op mijn dashboard zichtbaar is.
Hoe kan het dat de batterij de ingestelde limiet negeert?"
[Afbeelding]
Ah, ik zal hem eens op 90% limit zetten, kijken of hij dan netjes stopt bij de lagere 90%.BizzieBis schreef op vrijdag 10 april 2026 @ 17:28:
[...]
Heeft dat niet te maken met de batterij kalibratie? De laatste 10% is best onnauwkeurig qua laden heb ik gemerkt. Hij springt snel door qua waardes in dat gebied. Dan zou je ook snel een overshoot kunnen hebben.
Maar vandaag blijven de 2 sets de hele dag op 90% staan ondanks dat er nu vermogen gevraagd wordt en er hoge dynamische prijzen zijn
Willen jullie eens meekijken en meedenken?
:strip_exif()/f/image/3PoZZNqKbJol59wUvRVbsszY.jpg?f=fotoalbum_large)
:strip_exif()/f/image/Yml8atsOE9MFjSYA51dNeHr0.jpg?f=fotoalbum_large)
:strip_exif()/f/image/BToAvAvt2lWKZ3bBaaDQqU7U.jpg?f=fotoalbum_large)
:strip_exif()/f/image/3gNjAaRP4QvfFtxYpbcAvD6i.jpg?f=fotoalbum_large)
:strip_exif()/f/image/av9JiXBGsOjqZJtOdex724IA.jpg?f=fotoalbum_large)
:strip_exif()/f/image/h9eSaJXitpbS4OtibXgQmxGt.jpg?f=fotoalbum_large)
:strip_exif()/f/image/9SqNF640lKec5xtC6LAk5BZC.jpg?f=fotoalbum_large)
:strip_exif()/f/image/Ln9hpFvRzb3AJhx0nDzX8ExB.jpg?f=fotoalbum_large)
:strip_exif()/f/image/kNPSfGBCXWjhyAhn1Y0zMFL2.jpg?f=fotoalbum_large)
:strip_exif()/f/image/5kog1rJHmIDCfTEAJH1XHwII.jpg?f=fotoalbum_large)
:strip_exif()/f/image/iH0t1U97A6DkL45HXfr4m9aL.jpg?f=fotoalbum_large)
:strip_exif()/f/image/ixAke8tFxGKS2alMxFLqDhIp.jpg?f=fotoalbum_large)
:strip_exif()/f/image/ifKiWFApDGSxbk64zBUWPCwr.jpg?f=fotoalbum_large)
:strip_exif()/f/image/ED4wxSWhp7t6iNwCY9b4CjK5.jpg?f=fotoalbum_large)
:strip_exif()/f/image/mRlj7kyu2LFawwIekTW6U7F0.jpg?f=fotoalbum_large)
[ Voor 130% gewijzigd door hemertje op 10-04-2026 18:38 ]
Gasloos 2019 + WP Panasonic H-serie 7kW + 300 liter boilervat + PV 12.415Wp + Home Assistant + Hyundai Ioniq 6 First Edition + Zaptec laadpaal
Waarom capaciteit weggooien, zet hem gewoon op 100%, is ook beter voor de kalibratie.pasmanm schreef op vrijdag 10 april 2026 @ 17:39:
[...]
Ah, ik zal hem eens op 90% limit zetten, kijken of hij dan netjes stopt bij de lagere 90%.
Alleen de onderkant moet je op minimaal 5% houden voor de veiligheid.
Een batterij te veel ontladen maakt ze stuk, als het goed is zorgt de BMS ervoor dat zoiets nooit gebeurd, maar voor de zekerheid zou ik die 5% extra aanhouden.
Een defecte batterij is een heel dure "presse papier".
All truth passes through three stages: First it is ridiculed, second it is violently opposed and third it is accepted as being self-evident.
Je Zendure's wachten op jouhemertje schreef op vrijdag 10 april 2026 @ 18:26:
Gisteravond @gielz met @gast777 ingesteld
Maar vandaag blijven de 2 sets de hele dag op 90% staan ondanks dat er nu vermogen gevraagd wordt en er hoge dynamische prijzen zijn
Willen jullie eens meekijken en meedenken?
[Afbeelding]
[Afbeelding]
[Afbeelding]
[Afbeelding]
[Afbeelding]
[Afbeelding]
[Afbeelding]
[Afbeelding]
[Afbeelding]
[Afbeelding]
[Afbeelding]
[Afbeelding]
[Afbeelding]
[Afbeelding]
[Afbeelding]
[Afbeelding]
Deze modus gaat goedkoop laden op de goedkoopste ingestelde periodes en NOM ontladen op de door jou geselecteerde duurste periodes. Bijvoorbeeld zo;
*NOMen tot 23:00, als je ingestelde minimale spread 0% is.
6320wp | Zendure 2400 AC (14.4 kwh) | Bambu A1 | 2x Hisense 2AMW-42U4RRA | Daikin RXM/FTXM35R | HAOS op DS224+
Dit werkt goed, dank je. Mag ik vragen waarom jij bij energiebelasting 0 invult?Wai_AM schreef op maandag 23 maart 2026 @ 20:08:
Voor nieuwe HA gebruikers die een makkelijk manier willen voor dynamische prijzen en Gielz integratie via packages methode hebben geinstalleerd:
1. Installeer nordpool HACS integratie.
2. maak een bestand aan in de packages directory, bv. nordpool.yaml
3. plaats de volgende code erin:
[knip]
weergave in Apex charts
[Afbeelding]
En nog een vraagje, ik voel me een
:strip_exif()/f/image/dVRcipeTAfowN5x5c7j2jA6X.png?f=user_large)
Wat doe ik anders?
Dan is het de bedoeling om de sensor.nordpool_kwh_nl_eur_5_09_0 te gebruiken in de gielz-automatisering van 'Dynamisch Nordpool sensor', correct?Wai_AM schreef op maandag 23 maart 2026 @ 20:08:
en 2 nordpool prijzen sensors
- sensor.nordpool_kwh_nl_eur_5_09_0
Dit is de sensor voor de totaal prijs ( vul de 3 input variabele in met je eigen dynamische leverancier kosten)
- sensor.nordpool_kwh_nl_eur_5_10_0
Dit is de sensor voor de kale marktprijs
[ Voor 18% gewijzigd door DeadMetal op 10-04-2026 20:03 ]
Wat ik nog steeds niet snap?gielz schreef op vrijdag 10 april 2026 @ 19:11:
[...]
Je Zendure's wachten op jou![]()
Deze modus gaat goedkoop laden op de goedkoopste ingestelde periodes en NOM ontladen op de door jou geselecteerde duurste periodes. Bijvoorbeeld zo;
*NOMen tot 23:00, als je ingestelde minimale spread 0% is.
[Afbeelding]
Moet ik die periodes handmatig invullen?
Of worden die geautomatiseerd ingevuld n.a.v. de dynamische dal en piek uren?
Gasloos 2019 + WP Panasonic H-serie 7kW + 300 liter boilervat + PV 12.415Wp + Home Assistant + Hyundai Ioniq 6 First Edition + Zaptec laadpaal
Dit gaf gemini als advies:Ben(V) schreef op vrijdag 10 april 2026 @ 18:52:
[...]
Waarom capaciteit weggooien, zet hem gewoon op 100%, is ook beter voor de kalibratie.
Alleen de onderkant moet je op minimaal 5% houden voor de veiligheid.
Een batterij te veel ontladen maakt ze stuk, als het goed is zorgt de BMS ervoor dat zoiets nooit gebeurd, maar voor de zekerheid zou ik die 5% extra aanhouden.
Een defecte batterij is een heel dure "presse papier".
Bij batterijen spreken we altijd over laadcycli (één keer volledig opladen en leeglopen is één cyclus). De Zendure AB3000(x) heeft LiFePO4 cellen van zeer hoge kwaliteit. Dit is wat de instellingen doen met de levensduur totdat de batterij nog zo'n 80% van zijn oorspronkelijke capaciteit over heeft:
Instelling 10% - 100% (Dagelijks nagenoeg vol en leeg): Je haalt hiermee ongeveer 3.000 tot 4.000 laadcycli. Als je de batterij elke dag gebruikt, komt dat neer op zo'n 8 tot 11 jaar.
Instelling 10% - 95% (De batterij wat rust geven): Door de absolute top en bodem te vermijden, neemt de mechanische stress in de cellen flink af. Je schiet dan al snel naar de 5.000 tot 6.000+ laadcycli. Bij dagelijks gebruik is dat ineens 13 tot ruim 16 jaar.
De theorie vs. de praktijk ("Kalenderleeftijd")
Op papier levert die 95% instelling je dus zomaar 5 jaar extra levensduur op! Maar er is in de praktijk wel een klein addertje onder het gras: de kalenderleeftijd.
Zelfs als je een batterij perfect verzorgt, veroudert de chemie in de cellen van nature, puur door het verstrijken van de tijd. Ook de elektronica (zoals de printplaten en het BMS-systeem in de batterij) heeft niet het eeuwige leven. Vaak zie je bij dit soort systemen dat ze na 12 tot 15 jaar sowieso aan vervanging toe zijn door natuurlijke veroudering of omdat de technologie dan gigantisch verouderd is.
Conclusie
Hoeveel langer gaat hij mee? Op papier scheelt het al snel duizenden laadcycli (jaren). Omdat de Zendure app het wekelijkse onderhoud (kalibreren naar 100%) helemaal zelf regelt, is het absoluut de moeite waard om je limiet op 95% te zetten. Je geeft de batterij er een veel makkelijker leven door, en de kans is heel groot dat de interne batterijcellen hierdoor daadwerkelijk de rest van het systeem zullen overleven.
dat was een test versie HA, zie die pijltjes nu ook niet meer.DeadMetal schreef op vrijdag 10 april 2026 @ 20:02:
[...]
En nog een vraagje, ik voel me eenmaar ben nog niet helemaal gewend aan de nieuwste typen dashboards in HA... bij jou wordt het als nummer getoond (incl, die omhoog/omlaag-knopjes), maar bij mij als tekstvelden:
[Afbeelding]
Wat doe ik anders?
[...]
was toen nog aan het testen: 0,0205 + 0,0916 = 0,1121Dit werkt goed, dank je. Mag ik vragen waarom jij bij energiebelasting 0 invult?
(Tibber toeslag + energiebelasting)
klopt,Dan is het de bedoeling om de sensor.nordpool_kwh_nl_eur_5_09_0 te gebruiken in de gielz-automatisering van 'Dynamisch Nordpool sensor', correct?
sensor.nordpool_kwh_nl_eur_5_09_0 is als je alles invult de "Totale prijs"
sensor.nordpool_kwh_nl_eur_5_10_0 is de kale marktprijs
Voor met salderen gebruik je de 09,
10 nu als je de kale prijs wilt weten en voor na 1-1-2027 maar dat is tricky bij negatief tussen 0 en negatief energiebelasting + btw (0 tot en met - 0,13 )
10x270Wp, 6x365Wp, 4x450Wp, WeHeat Flint P40, Green Energy Smartboiler 60L Mono, Home Wizard PIB, Zendure SF2400AC 11,52 kWh
Je begrijpt toch wel dat een AI bot alleen maar terugblaat wat er aan onzin op het internet staat?
Het verhaal van die 100% is ontstaan doordat overladen (doorladen als hij vol zit) slecht is voor de levensduur.
Dit wordt bij Zendure echter door de BMS voorkomen dus dat kun je verder vergeten.
Een lifePo batterij heeft een vlakke ontlaad kromme en daarom kun je niet meten hoe vol hij is.
De Soc is dus een berekent getal aan de hand van hoeveel energie je erin stop en/of eruit haalt.
Om dit een beetje redelijk te doen is regelmatige kalibratie nodig en daarvoor moet je hem helemaal vol laden, want alleen bij bijna leeg en helemaal vol kan de BMS de Soc betrouwbaar meten aan de hand van de spanning van de cellen.
En die afname van de levensduur is enkel een theoretische aanname.
Batterijen verliezen nu eenmaal capaciteit in de loop van het gebruik en niemand heeft nog kunnen aantonen dat tot 100% opladen een substantiële capaciteit vermindering tot gevolg heeft.
De belangrijkste factor in veroudering bij lifePo batterijen is de temperatuur bij gebruik, zowel hoge als lage temperaturen hebben vele malen meer invloed op de levensduur.
De optimale gebruik temperatuur ligt tussen de 20 en 40 graden en alles daarbuiten zal z'n levensduur veel sterker beïnvloeden dan laden tot 100%
Ook de C waarde heeft veel meer invloed, met andere woorden hoge laad- en ontlaad stromen zijn slecht en die worden door een hogere C4 factor aanzienlijk verlaagd.
[ Voor 10% gewijzigd door Ben(V) op 11-04-2026 14:52 ]
All truth passes through three stages: First it is ridiculed, second it is violently opposed and third it is accepted as being self-evident.
Veldje waar je localhost hebt staan moet zijn als voorbeeld 192.168.1.2:1880 (locahost tekst kan niet). Veld Zendure 2400 AC IP Adres. IP adres invullen van de locatie waar je HA/node red draait. Daarnaast wat @gielz aangeeft. Je moet wel aangeven wat je dure uren zijn.hemertje schreef op vrijdag 10 april 2026 @ 18:26:
Gisteravond @gielz met @gast777 ingesteld
Maar vandaag blijven de 2 sets de hele dag op 90% staan ondanks dat er nu vermogen gevraagd wordt en er hoge dynamische prijzen zijn
Willen jullie eens meekijken en meedenken?
[Afbeelding]
[Afbeelding]
[Afbeelding]
[Afbeelding]
[Afbeelding]
[Afbeelding]
[Afbeelding]
[Afbeelding]
[Afbeelding]
[Afbeelding]
[Afbeelding]
[Afbeelding]
[Afbeelding]
[Afbeelding]
[Afbeelding]
[Afbeelding]
Denk in kansen, niet in problemen. Homewizard Plug-In Battery 5.4 kWh. Zendure 2400 AC 17.2 kWh. Testen Accumate 4.8 kWh Plug-In Battery. 3330 Wp zonnepanelen. EV 77 kWh. Peblar Business Laadpaal.
Als je vandaag bv goedkoop 5 en duur 3 in het veld neerzet dan zal dit voor morgen ook gelden. De laatste instelling wordt onthouden / doorgegeven naar morgen.hemertje schreef op vrijdag 10 april 2026 @ 22:14:
[...]
Wat ik nog steeds niet snap?
Moet ik die periodes handmatig invullen?
Of worden die geautomatiseerd ingevuld n.a.v. de dynamische dal en piek uren?
Denk in kansen, niet in problemen. Homewizard Plug-In Battery 5.4 kWh. Zendure 2400 AC 17.2 kWh. Testen Accumate 4.8 kWh Plug-In Battery. 3330 Wp zonnepanelen. EV 77 kWh. Peblar Business Laadpaal.
Er is al een duidelijk probleem geconstateerd. Ik zou zeggen, corrigeer dat eerst en kijk daarna verder of er dan ook nog andere problemen zijn of niet.Devke schreef op zaterdag 11 april 2026 @ 09:13:
[...]
Veldje waar je localhost hebt staan moet zijn als voorbeeld 192.168.1.2:1880 (locahost tekst kan niet). Veld Zendure 2400 AC IP Adres. IP adres invullen van de locatie waar je HA/node red draait.
Localhost kan prima als hij de Proxy gebruikt en die op dezelfde machine draait. Zie Proxy instructies. De verbinding van HA met de Proxy en ook de Proxy met de Zendures lijkt hier gewoon prima, aangezien alle sensoren normale waardes aangeven.
Het enige op dat gebied wat me wel opviel is dat de wifi signaalsterkte "Goed" is. Dat kan dus nog beter naar de "Uitstekend" (tip: bedrade AP dichtbij de Zendures plaatsen met eigen SSID). Een stabiele verbinding is absoluut noodzakelijk om later geen vage klachten te krijgen. Maar voor deze specifieke klacht / symptoom is het niet relevant.
6 kWp solar | Daikin Intergas Hybride 8kW | Tesla Model Y RWD 2023 | Fiat 500e 2014 | Zendure SF2400AC 17 kWh
Hoi Devke,Devke schreef op zaterdag 11 april 2026 @ 09:18:
[...]
Als je vandaag bv goedkoop 5 en duur 3 in het veld neerzet dan zal dit voor morgen ook gelden. De laatste instelling wordt onthouden / doorgegeven naar morgen.
goedemorgen en dank voor je reactie.
dit is en blijft dus handwerk begrijp ik?
dan moet ik mijn verwachting van Gielz bijstellen blijkbaar...!
naar mijn idee is Gielz (geautomatiseerd) de kapitein en niet ik (dagelijks handmatig)
in mijn verwachting past Gielz deze dure en goedkope periodes geautomatiseerd aan n.a.v. de dynamische tarieven en de onderlinge verhoudingen tussen de kwartierwaardes...
hoe doen andere dit?
hoe passen jullie deze periodes aan en welke redenatie/ beredenering zit hierachter?
mijn idee van HA en de integraties is 1x instellen en als het ff kan niet meer naar omkijken
nog een vraagje van deze Gielz beginner
zoals je in onderstaande screenshot ziet wordt er gisteravond vermogen uit het net opgenomen terwijl de batterijen voor 90% vol zijn.
is 'Dynamisch NOM (Duur)' dan de verkeerde modus om de netaansluiting op nul te houden?
Gasloos 2019 + WP Panasonic H-serie 7kW + 300 liter boilervat + PV 12.415Wp + Home Assistant + Hyundai Ioniq 6 First Edition + Zaptec laadpaal
ik heb 2 sets staan, en gebruik Gast777 zijn proxyDevke schreef op zaterdag 11 april 2026 @ 09:13:
[...]
Veldje waar je localhost hebt staan moet zijn als voorbeeld 192.168.1.2:1880 (locahost tekst kan niet). Veld Zendure 2400 AC IP Adres. IP adres invullen van de locatie waar je HA/node red draait. Daarnaast wat @gielz aangeeft. Je moet wel aangeven wat je dure uren zijn.
vandaar dat je ook 6 batterijen ziet (2 sets)
Gasloos 2019 + WP Panasonic H-serie 7kW + 300 liter boilervat + PV 12.415Wp + Home Assistant + Hyundai Ioniq 6 First Edition + Zaptec laadpaal
op dit moment staan de 2 sets niet bij elkaar, ze staan zeker 10-12m hemelsbreed van elkaar afgast777 schreef op zaterdag 11 april 2026 @ 10:15:
[...]
Het enige op dat gebied wat me wel opviel is dat de wifi signaalsterkte "Goed" is. Dat kan dus nog beter naar de "Uitstekend" (tip: bedrade AP dichtbij de Zendures plaatsen met eigen SSID). Een stabiele verbinding is absoluut noodzakelijk om later geen vage klachten te krijgen. Maar voor deze specifieke klacht / symptoom is het niet relevant.
deze posities zijn enkel om deze te testen
wanneer de derde set eindelijk binnen is, wacht al een paar weken op de vervanger vanuit Zendure, plaats ik ze samen in de schuur
welke wifi signaalsterkte wordt er nu dan van welke inverter gebruikt?
Gasloos 2019 + WP Panasonic H-serie 7kW + 300 liter boilervat + PV 12.415Wp + Home Assistant + Hyundai Ioniq 6 First Edition + Zaptec laadpaal
Je moet je even afvragen wat je exact wilt bereiken. Hier is het Nul op de meter ik doe dus helemaal niets en neem rond de 0,5 kwh uit het net per dag.hemertje schreef op zaterdag 11 april 2026 @ 10:16:
[...]
Hoi Devke,
goedemorgen en dank voor je reactie.
dit is en blijft dus handwerk begrijp ik?
dan moet ik mijn verwachting van Gielz bijstellen blijkbaar...!
naar mijn idee is Gielz (geautomatiseerd) de kapitein en niet ik (dagelijks handmatig)
in mijn verwachting past Gielz deze dure en goedkope periodes geautomatiseerd aan n.a.v. de dynamische tarieven en de onderlinge verhoudingen tussen de kwartierwaardes...
hoe doen andere dit?
hoe passen jullie deze periodes aan en welke redenatie/ beredenering zit hierachter?
mijn idee van HA en de integraties is 1x instellen en als het ff kan niet meer naar omkijken
nog een vraagje van deze Gielz beginner
zoals je in onderstaande screenshot ziet wordt er gisteravond vermogen uit het net opgenomen terwijl de batterijen voor 90% vol zijn.
is 'Dynamisch NOM (Duur)' dan de verkeerde modus om de netaansluiting op nul te houden?
[Afbeelding]
Wat wil je dus exact bereiken met je setup?
6320wp | Zendure 2400 AC (14.4 kwh) | Bambu A1 | 2x Hisense 2AMW-42U4RRA | Daikin RXM/FTXM35R | HAOS op DS224+
Voor de wifi signaalsterkte neemt de Proxy de laagste waarde (slechtste) die de devices doorgeven. Die wordt dan aan HA doorgegeven.hemertje schreef op zaterdag 11 april 2026 @ 10:29:
[...]
welke wifi signaalsterkte wordt er nu dan van welke inverter gebruikt?
Het kan dus zijn dat maar 1 van de 2 apparaten een "Goed" heeft en de andere "Uitstekend".
Nu niet relevant, maar als je zou willen (lijkt me overbodig) kan dat ook per apparaat gemonitord worden, zie "Optioneel: Nog meer per device monitoren?"
6 kWp solar | Daikin Intergas Hybride 8kW | Tesla Model Y RWD 2023 | Fiat 500e 2014 | Zendure SF2400AC 17 kWh
met de huidige beschikbare accucapaciteit kan ik voor de basislast (full electric woning met warmtepomp) in van het voorjaar t/m het najaar hoofdzakelijk op zonnestroom draaien uit de Zendures
zo had ik van de week met een zeer zonnige dag 50kWh opwek uit de zonnepanelen waarmee de Zendures gevuld kunnen worden
afhankelijk van de dynamische prijzen kan er dit jaar naast de NOM voor de full electric woning basislast nog wat gehandeld worden, mooi voorbeeld zijn de piekprijzen van gisteravond en de lage dalprijzen van vanmiddag
in de winterperiode wordt het natuurlijk anders, dan dient er naast de zonne opwek de Zendures gevuld te worden uit de lage dynamische daluren
daarnaast is er nog een EV, dus wanneer die geladen wordt dienen deze EV kwh-en niet uit de Zendures te komen
naar mijn idee is dit prima te automatiseren?
Gasloos 2019 + WP Panasonic H-serie 7kW + 300 liter boilervat + PV 12.415Wp + Home Assistant + Hyundai Ioniq 6 First Edition + Zaptec laadpaal
Dit zit er allemaal al in buiten de EV, dit is een aparte automatisering die per gebruiker anders is (even op EV zoeken in het topic). Je moet uiteraard wel aangeven naar hoeveel uren er gekeken moet worden. Zet je dit in dynamisch morgen dan voert hij dit dagelijks uithemertje schreef op zaterdag 11 april 2026 @ 10:44:
dag Giel, dank voor je vraag
met de huidige beschikbare accucapaciteit kan ik voor de basislast (full electric woning met warmtepomp) in van het voorjaar t/m het najaar hoofdzakelijk op zonnestroom draaien uit de Zendures
zo had ik van de week met een zeer zonnige dag 50kWh opwek uit de zonnepanelen waarmee de Zendures gevuld kunnen worden
afhankelijk van de dynamische prijzen kan er dit jaar naast de NOM voor de full electric woning basislast nog wat gehandeld worden, mooi voorbeeld zijn de piekprijzen van gisteravond en de lage dalprijzen van vanmiddag
in de winterperiode wordt het natuurlijk anders, dan dient er naast de zonne opwek de Zendures gevuld te worden uit de lage dynamische daluren
daarnaast is er nog een EV, dus wanneer die geladen wordt dienen deze EV kwh-en niet uit de Zendures te komen
naar mijn idee is dit prima te automatiseren?
Zou iig hier eerst eens kijken welke modus het beste bij jou thuissituatie past;
https://github.com/Gielz1...rlands-%E2%80%90-Modussen
Wanneer jij Dynamisch NOM (Duur) gebruikt klopt het inderdaad dat hij nooit gaat NOMen als je niet aangeeft hoeveel duurste uren NOM hij per dag moet gaan uitvoeren. En eventueel nog hoeveel uren goedkoop hij moet gaan laden.
6320wp | Zendure 2400 AC (14.4 kwh) | Bambu A1 | 2x Hisense 2AMW-42U4RRA | Daikin RXM/FTXM35R | HAOS op DS224+
Er zit vaak een patroon in goedkoopste en duurste uren. Ik selecteer vaak de goedkoopste 4 en duurste 3. De volgende dag kijk ik even of ik dat nog van toepassing vind of meer uren moet overbruggen. Dan is het vermogen lager in te stellen. Minder snel vol. Dit vergt dus een flexibel systeem / integratie. Als jij kiest voor altijd 4 goedkoopste en 3 duurste uren dan stel je dat in en dan zal dat iedere dag de basis zijn. Je kunt ook wat spelen met gewenste spread sensor zodat je niet tegen hele kleine verschillen aan energie verplaatsen bent.hemertje schreef op zaterdag 11 april 2026 @ 10:16:
[...]
Hoi Devke,
goedemorgen en dank voor je reactie.
dit is en blijft dus handwerk begrijp ik?
dan moet ik mijn verwachting van Gielz bijstellen blijkbaar...!
naar mijn idee is Gielz (geautomatiseerd) de kapitein en niet ik (dagelijks handmatig)
in mijn verwachting past Gielz deze dure en goedkope periodes geautomatiseerd aan n.a.v. de dynamische tarieven en de onderlinge verhoudingen tussen de kwartierwaardes...
hoe doen andere dit?
hoe passen jullie deze periodes aan en welke redenatie/ beredenering zit hierachter?
mijn idee van HA en de integraties is 1x instellen en als het ff kan niet meer naar omkijken
nog een vraagje van deze Gielz beginner
zoals je in onderstaande screenshot ziet wordt er gisteravond vermogen uit het net opgenomen terwijl de batterijen voor 90% vol zijn.
is 'Dynamisch NOM (Duur)' dan de verkeerde modus om de netaansluiting op nul te houden?
[Afbeelding]
Daarnaast zou ik de opmerking van @gast777 aangaande de wifi iets mee doen. Ben hier al dagen aan het draaien met een AP waar alleen de batterijen opzitten. Eigen wifi netwerkje. De Wifi sterkte is alleen maar Uitstekend geweest.
Denk in kansen, niet in problemen. Homewizard Plug-In Battery 5.4 kWh. Zendure 2400 AC 17.2 kWh. Testen Accumate 4.8 kWh Plug-In Battery. 3330 Wp zonnepanelen. EV 77 kWh. Peblar Business Laadpaal.
Ik denk dat de spraakverwarring met @hemertje vooral zit in het feit dat er in reacties nogal eens gesproken is over welke (dure of goedkope) uren, terwijl dat moet zijn hoeveel uren. Daarna zoekt de automatisering wel uit welke uren dat zijn.gielz schreef op zaterdag 11 april 2026 @ 10:53:
[...]
Wanneer jij Dynamisch NOM (Duur) gebruikt klopt het inderdaad dat hij nooit gaat NOMen als je niet aangeeft hoeveel duurste uren NOM hij per dag moet gaan uitvoeren. En eventueel nog hoeveel uren goedkoop hij moet gaan laden.
Wat ik dan wel weer deel met @hemertje is de vraag in hoeverre dat aantal goedkope of dure uren niet te automatiseren valt. Zeker in voor- en najaar verschilt het aantal zonuren nogal van dag tot dag. Als er dan niet heel veel in je accu zit (>50%?) dan wil je mss minder terugleveren en als er meer in zit wil je ook meer terugleveren? Iets dat een beetje naar de weersverwachting van de komende 2 à 3 dagen kijkt en op basis van gemiddeld gebruik in huis dat aantal verkoopuren aanstuurt?
[ Voor 3% gewijzigd door Hippe Lip op 11-04-2026 12:50 ]
Verdraagzaamheid is het hoogste gebod
en wie dat niet eert die schoppen we rot.
<John O`Mill>
Daarvoor heb je https://github.com/corneel27/day-ahead waarbij de DAO aansturing een batterij integratie volledig overneemt. Die sluit je dus aan op een bestaande batterij integratie waarbij via een Hanmatige modus de aansturing gedaan word.Hippe Lip schreef op zaterdag 11 april 2026 @ 12:49:
[...]
Ik denk dat de spraakverwarring met @hemertje vooral zit in het feit dat er in reacties nogal eens gesproken is over welke (dure of goedkope) uren, terwijl dat moet zijn hoeveel uren. Daarna zoekt de automatisering wel uit welke uren dat zijn.
Wat ik dan wel weer deel met @hemertje is de vraag in hoeverre dat aantal goedkope of dure uren niet te automatiseren valt. Zeker in voor- en najaar verschilt het aantal zonuren nogal van dag tot dag. Als er dan niet heel veel in je accu zit (>50%?) dan wil je mss minder terugleveren en als er meer in zit wil je ook meer terugleveren? Iets dat een beetje naar de weersverwachting van de komende 2 à 3 dagen kijkt en op basis van gemiddeld gebruik in huis dat aantal verkoopuren aanstuurt?
6320wp | Zendure 2400 AC (14.4 kwh) | Bambu A1 | 2x Hisense 2AMW-42U4RRA | Daikin RXM/FTXM35R | HAOS op DS224+
ik ken en volg DAO al een tijdje en mijn verwachting van de Gielz integratie was dan ook dat hierin een geautomatiseerde ML optimalisatie voor de Zendures in zou zitten zonder me echt in de Gielz functionaliteit ingelezen te hebben omdat ik over lees en las dat je voor Zendure Gielz moet hebbengielz schreef op zaterdag 11 april 2026 @ 13:22:
[...]
Daarvoor heb je https://github.com/corneel27/day-ahead waarbij de DAO aansturing een batterij integratie volledig overneemt. Die sluit je dus aan op een bestaande batterij integratie waarbij via een Hanmatige modus de aansturing gedaan word.
zeg maar een beetje de Zensure Zenki ML\AI werking maar dan zonder cloud maar gewoon lokaal in je eigen HA
oftewel een DAO light voor alleen Zendure systemen zeg maar
Gasloos 2019 + WP Panasonic H-serie 7kW + 300 liter boilervat + PV 12.415Wp + Home Assistant + Hyundai Ioniq 6 First Edition + Zaptec laadpaal
Leuke feitjes...
Belangrijkste conclusies voor batterij-optimalisatie:Analyse dynamische energieprijzen 2019-2025
- Goedkoopste uren: 02:00-06:00 (nacht) en 12:00-14:00 (zomer PV-piek)
- Duurste uren: 17:00-20:00 (avondspits) — altijd terugleveren!
- Weekend: 15-19% goedkoper — extra laadmomenten
- Record spread: €0,87 (winter 2024) vs -€0,50 (zomer 2023) = €1,37 verschil
- Aanbevolen dynamische marge:
- Zomer: 15-20%
- Winter: 30-35%
📊 Tabel 1: Dagelijkse Prijspatronen
| Uur | Prijsniveau | Actie |
| 00:00-06:00 | 🟢 Laag | Laden |
| 06:00-09:00 | 🟡 Stijgend | Stand-by / NOM |
| 09:00-12:00 | 🟡 Gemiddeld | Stand-by / NOM |
| 12:00-14:00 | 🟢 Laag (zon-piek) | Laden |
| 14:00-17:00 | 🟡 Dalend | Stand-by |
| 17:00-20:00 | 🔴 Hoog (piek) | Max terugleveren |
| 20:00-24:00 | 🟡 Dalend | NOM / laden |
📊 Tabel 2: Seizoensvariaties (Jaargetijden)
| Seizoen | Gem. Prijs | Extrema | Marge |
| Winter (dec-feb) | €0,095 | €0,02 - €0,87 | 30-35% |
| Lente (mrt-mei) | €0,065 | €0,01 - €0,45 | 20-25% |
| Zomer (jun-aug) | €0,048 | -€0,50 - €0,28 | 15-20% |
| Herfst (sep-nov) | €0,068 | €0,00 - €0,52 | 20-25% |
| Dag | Gem. Prijs | Verschil |
| Maandag | €0,078 | +8% |
| Dinsdag | €0,075 | +4% |
| Woensdag | €0,074 | +3% |
| Donderdag | €0,076 | +5% |
| Vrijdag | €0,077 | +7% |
| Zaterdag | €0,058 | -15% |
| Zondag | €0,055 | -19% |
| Record | Prijs | Datum/Tijd |
| Hoogste ooit | €0,87/kWh | 12 dec 2024, 17-18u |
| Laagste ooit | -€0,50/kWh | 2 jul 2023, 13-14u |
| Gemiddelde | €0,07/kWh | 2019-2025 (2191 dagen) |
| Maximale spread | €1,37 | €0,87 - (-€0,50) |
Gasloos 2019 + WP Panasonic H-serie 7kW + 300 liter boilervat + PV 12.415Wp + Home Assistant + Hyundai Ioniq 6 First Edition + Zaptec laadpaal
Kijk de afgelopen weken maar eens na bij Jeroen.nl
Dat kan per seizoen verschillen, met name zomertijd scheelt al een uur.
Ook zie een heel ander patroon in het weekend
[ Voor 13% gewijzigd door Polvo176 op 11-04-2026 15:25 ]
Ik ben aan het experimenteren met Gielz met mijn SF2400AC.
Om alles wat beter te laten aansluiten op mijn situatie heb ik hier en daar de boel wat aangepast, maar ik probeer de Gielz config en automatisering ongewijzigd te laten.
Wat mij opvalt is dat de spread in dynamische prijzen (nordpool) gigantisch is. Een paar honderd procent is niets. Dat is ook verklaarbaar als je heen en weer gaat rond de nul.
Ik vraag me in alle bescheidenheid af waarom er gewerkt wordt met een spread in procenten.
Waarom niet gewoon in centen?
Je kan redelijk in centen berekenen of het rendabel is om te gaan handelen.
Maar in procenten ... lastig.
Zie ik dit nu verkeerd ?
In de winter is het maar een paar procent... vandaarDrLivingstoned schreef op zaterdag 11 april 2026 @ 19:59:
beste tweakers,
Ik ben aan het experimenteren met Gielz met mijn SF2400AC.
Om alles wat beter te laten aansluiten op mijn situatie heb ik hier en daar de boel wat aangepast, maar ik probeer de Gielz config en automatisering ongewijzigd te laten.
Wat mij opvalt is dat de spread in dynamische prijzen (nordpool) gigantisch is. Een paar honderd procent is niets. Dat is ook verklaarbaar als je heen en weer gaat rond de nul.
Ik vraag me in alle bescheidenheid af waarom er gewerkt wordt met een spread in procenten.
Waarom niet gewoon in centen?
Je kan redelijk in centen berekenen of het rendabel is om te gaan handelen.
Maar in procenten ... lastig.
Zie ik dit nu verkeerd ?
dus als je een hogere spread hebt dan bijv 25% heeft het nut om te handelen,
tjah nu is dat 1 cent misschien verschil en in de winter is dat een stuk meer
maar RTE technisch heeft het 'nut' gehad.
Mini Server - PiHole, Backups, Nextcloud | NUC - HomeAssistant (docker), Zigbee2Mqtt (docker), ZwaveJSUI (docker), mqtt, P1-USB | Zendure SF800Pro | 1350Wp PV
Wat me dwars zit is dat bij een (geschatte) aankoopprijs van een zendure batterij (zeg 700 euro) en een technische levensduur van 6000 keer (ont)laden je per laadbeurt een afschrijving hebt van 11,7 cent.
Om ook maar één cent te verdienen moet je meer dan 11,7 cent verschil hebben tussen hoogste en laagste prijs. (en dan reken in de andere kosten niet eens mee).
In mijn optiek is die 11,7 cent veel meer van invloed dan het verlies door de RTE.
Stel de dalprijs is 0,1 cent en de piekprijs is 10 cent.
Spread komt dan aardig in de buurt van de 10000%
Lijkt super leuk, maar uiteindelijk kost het je alleen maar geld.
Door de ondergrens in centen te zetten kun je dit voorkomen.
Zie ik dit juist ?
[ Voor 9% gewijzigd door DrLivingstoned op 11-04-2026 21:33 ]
het is dan ook Analyse dynamische energieprijzen 2019-2025Polvo176 schreef op zaterdag 11 april 2026 @ 15:23:
Die tabel 1 ziet er tegenwoordig anders uit, de piek valt bijna altijd na 19.00 uur tot 22.00 uur.
Kijk de afgelopen weken maar eens na bij Jeroen.nl
Dat kan per seizoen verschillen, met name zomertijd scheelt al een uur.
Ook zie een heel ander patroon in het weekend
📊 Tabel 1: Dagelijkse Prijspatronen, laatste 12 maanden
| Uur | Prijs 2024-2025 | Verschil vs. Historisch | Actie |
| 00:00-02:00 | €0,045 | Gelijk | Laden |
| 02:00-04:00 | €0,038 | Gelijk | Laden |
| 04:00-06:00 | €0,042 | Gelijk | Laden |
| 06:00-08:00 | €0,068 | +5% | Stand-by |
| 08:00-12:00 | €0,075 | Gelijk | Stand-by |
| 12:00-14:00 | €0,025 | -30% | Laden (vaker negatief) |
| 14:00-17:00 | €0,058 | Gelijk | Stand-by |
| 17:00-20:00 | €0,145 | +16% | Max terugleveren |
| 20:00-22:00 | €0,095 | Gelijk | Terugleveren |
| 22:00-24:00 | €0,055 | Gelijk | Laden |
Gasloos 2019 + WP Panasonic H-serie 7kW + 300 liter boilervat + PV 12.415Wp + Home Assistant + Hyundai Ioniq 6 First Edition + Zaptec laadpaal
Vergeet je de 14 cent energiebelasting niet? Mijn eerste zonnepanelen zijn 'afbetaald' inmiddels. Elke kwh die ik opsla hoef ik niet te importeren tegen basisprijs + 14 cent.DrLivingstoned schreef op zaterdag 11 april 2026 @ 21:30:
Bedankt voor de reacties.
Wat me dwars zit is dat bij een (geschatte) aankoopprijs van een zendure batterij (zeg 700 euro) en een technische levensduur van 6000 keer (ont)laden je per laadbeurt een afschrijving hebt van 11,7 cent.
Om ook maar één cent te verdienen moet je meer dan 11,7 cent verschil hebben tussen hoogste en laagste prijs. (en dan reken in de andere kosten niet eens mee).
In mijn optiek is die 11,7 cent veel meer van invloed dan het verlies door de RTE.
Stel de dalprijs is 0,1 cent en de piekprijs is 10 cent.
Spread komt dan aardig in de buurt van de 10000%
Lijkt super leuk, maar uiteindelijk kost het je alleen maar geld.
Door de ondergrens in centen te zetten kun je dit voorkomen.
Zie ik dit juist ?
ID.4 1st | 2320 Wp NO | 3200 Wp ZW | Climarad Sensa V2X | Pana WH-MDC07J3E5 | Zendure SF2400AC+
Je haalt hier iets door elkaar. Je kunt een kWh-prijs namelijk niet vergelijken met de afschrijving per cyclus (2,88 kWh).DrLivingstoned schreef op zaterdag 11 april 2026 @ 21:30:
Bedankt voor de reacties.
Wat me dwars zit is dat bij een (geschatte) aankoopprijs van een zendure batterij (zeg 700 euro) en een technische levensduur van 6000 keer (ont)laden je per laadbeurt een afschrijving hebt van 11,7 cent.
Om ook maar één cent te verdienen moet je meer dan 11,7 cent verschil hebben tussen hoogste en laagste prijs. (en dan reken in de andere kosten niet eens mee).
In mijn optiek is die 11,7 cent veel meer van invloed dan het verlies door de RTE.
Stel de dalprijs is 0,1 cent en de piekprijs is 10 cent.
Spread komt dan aardig in de buurt van de 10000%
Lijkt super leuk, maar uiteindelijk kost het je alleen maar geld.
Door de ondergrens in centen te zetten kun je dit voorkomen.
Zie ik dit juist ?
Als je met 700€ voor een accu werkt dan 'kost' een cyclus je inderdaad 11,7 cent, maar per kWh is dat nog maar 4 cent.
Daar komt bij dat na die 6000 cycli je batterij slechts een opgegeven capaciteit overheeft, niet meteen stopt met werken.
Niet een eerlijk vergelijk. De spread is per kWh. Een cyclus is een aantal kWh. Dus omrekenen naar prijs per kWh. Met 1 batterij van 2.88 kWh dus die 11 ct / 2.88 kWh. Uitgaande ervan dat 700 euro 1 batterij is.DrLivingstoned schreef op zaterdag 11 april 2026 @ 21:30:
Bedankt voor de reacties.
Wat me dwars zit is dat bij een (geschatte) aankoopprijs van een zendure batterij (zeg 700 euro) en een technische levensduur van 6000 keer (ont)laden je per laadbeurt een afschrijving hebt van 11,7 cent.
Om ook maar één cent te verdienen moet je meer dan 11,7 cent verschil hebben tussen hoogste en laagste prijs. (en dan reken in de andere kosten niet eens mee).
In mijn optiek is die 11,7 cent veel meer van invloed dan het verlies door de RTE.
Stel de dalprijs is 0,1 cent en de piekprijs is 10 cent.
Spread komt dan aardig in de buurt van de 10000%
Lijkt super leuk, maar uiteindelijk kost het je alleen maar geld.
Door de ondergrens in centen te zetten kun je dit voorkomen.
Zie ik dit juist ?
Denk in kansen, niet in problemen. Homewizard Plug-In Battery 5.4 kWh. Zendure 2400 AC 17.2 kWh. Testen Accumate 4.8 kWh Plug-In Battery. 3330 Wp zonnepanelen. EV 77 kWh. Peblar Business Laadpaal.
Iemand enige idee waarom dit gebeurd zou kunnen zijn, wil het niet luisteren naar het laden wel kunnen verklaren. Heb in ieder geval het minimum laadpercentage naar 10% gezet, zie dat Zendure dat aanraad.
/f/image/BlwMET5NbK04AofVjlVtn2ZK.png?f=fotoalbum_large)
[ Voor 16% gewijzigd door R1chardTM op 11-04-2026 22:27 ]
Wat ik maar wou zeggen, resultaten uit het verleden....hemertje schreef op zaterdag 11 april 2026 @ 21:35:
[...]
het is dan ook Analyse dynamische energieprijzen 2019-2025
📊 Tabel 1: Dagelijkse Prijspatronen, laatste 12 maanden
Uur Prijs 2024-2025 Verschil vs. Historisch Actie 00:00-02:00 €0,045 Gelijk Laden 02:00-04:00 €0,038 Gelijk Laden 04:00-06:00 €0,042 Gelijk Laden 06:00-08:00 €0,068 +5% Stand-by 08:00-12:00 €0,075 Gelijk Stand-by 12:00-14:00 €0,025 -30% Laden (vaker negatief) 14:00-17:00 €0,058 Gelijk Stand-by 17:00-20:00 €0,145 +16% Max terugleveren 20:00-22:00 €0,095 Gelijk Terugleveren 22:00-24:00 €0,055 Gelijk Laden
De dynamiek is stevig aan het veranderen.
Waar stond de minimum SOC op voordat je hem op 10% hebt gezet?R1chardTM schreef op zaterdag 11 april 2026 @ 22:07:
Ik heb mijn AC 2400+ enkele dagen werkend met ge Gielz integratie in de NOM modus. Maar vandaag erg raar gedrag, hij ging de nacht in met de minimale 5% laadpercentage en is nog standby verbruik lager geraakt. Op het moment dat de zon schijnt is die niet gaan laden maar in een Batterij SOC bescherming actief status gekomen. Dan zou die blijkbaar met 1200 watt moeten gaan laden om hem weer uit deze status te houden, maar dit is niet gebeurd de batterij heeft niets gedaan. Het laadpercentage is alleen maar omlaag gegaan, mogelijk het verbruik van de batterij zelf? Hij is de hele dag hierin blijven hangen. Totdat ik zelf handmatig heb laten bij laden (dat zijn de piekjes in de grafieken).
Iemand enige idee waarom dit gebeurd zou kunnen zijn, wil het niet luisteren naar het laden wel kunnen verklaren. Heb in ieder geval het minimum laadpercentage naar 10% gezet, zie dat Zendure dat aanraad.
[Afbeelding]
[Afbeelding]
[Afbeelding]
Stond op 5%, was wat enthousiast tijdens de onboarding in de app denk ik.Pakhaas schreef op zaterdag 11 april 2026 @ 22:32:
[...]
Waar stond de minimum SOC op voordat je hem op 10% hebt gezet?
In principe moet hij direct uit de SOC bescherming schieten zodra de minimale SOC weer is bereikt. Had dus niet verwacht dat hij door blijft laden. Zou je eens kunnen testen dat je de minimale SOC 2% boven je werkelijke huidige SOC zet en kijkt of hij dan die 2% gaat bijladen en weer netjes stopt?R1chardTM schreef op zaterdag 11 april 2026 @ 22:07:
Ik heb mijn AC 2400+ enkele dagen werkend met ge Gielz integratie in de NOM modus. Maar vandaag erg raar gedrag, hij ging de nacht in met de minimale 5% laadpercentage en is nog standby verbruik lager geraakt. Op het moment dat de zon schijnt is die niet gaan laden maar in een Batterij SOC bescherming actief status gekomen. Dan zou die blijkbaar met 1200 watt moeten gaan laden om hem weer uit deze status te houden, maar dit is niet gebeurd de batterij heeft niets gedaan. Het laadpercentage is alleen maar omlaag gegaan, mogelijk het verbruik van de batterij zelf? Hij is de hele dag hierin blijven hangen. Totdat ik zelf handmatig heb laten bij laden (dat zijn de piekjes in de grafieken).
Iemand enige idee waarom dit gebeurd zou kunnen zijn, wil het niet luisteren naar het laden wel kunnen verklaren. Heb in ieder geval het minimum laadpercentage naar 10% gezet, zie dat Zendure dat aanraad.
[Afbeelding]
[Afbeelding]
[Afbeelding]
*Wel overdag doen want hij gaat niet als het nacht is bijladen.
:strip_exif()/f/image/Ihkqn08XVYmq6IE8WU3CZBwh.png?f=user_large)
[ Voor 9% gewijzigd door gielz op 11-04-2026 22:45 ]
6320wp | Zendure 2400 AC (14.4 kwh) | Bambu A1 | 2x Hisense 2AMW-42U4RRA | Daikin RXM/FTXM35R | HAOS op DS224+
Het probleem lijkt me juist dat de batterij helemaal niet is gaan laden, terwijl de automation overdag continue heeft gevraagd om met 1200 watt te laden, maar de batterij is blijkbaar niets gaan doen. Heb de modus snel opladen moeten gebruiken om de batterij weer boven SOC te krijgen, dat werkte meteen dus de batterij reageert wel.gielz schreef op zaterdag 11 april 2026 @ 22:41:
[...]
In principe moet hij direct uit de SOC bescherming schieten zodra de minimale SOC weer is bereikt. Had dus niet verwacht dat hij door blijft laden. Zou je eens kunnen testen dat je de minimale SOC 2% boven je werkelijke huidige SOC zet en kijkt of hij dan die 2% gaat bijladen en weer netjes stopt?
Zie de screenshots, waar het oplaadvermogen wel is ingesteld maar het laadpercentage niet stijgt.
[ Voor 6% gewijzigd door R1chardTM op 11-04-2026 22:54 ]
Bij mij reageerd de batterij niet op de Zendure Operation Mode wijzigingen die ik doe.
Als ik hem op Smart Matching zet blijft de Charging Mode op standby staan!
Moet ik nog iets anders doen voordat het werkt?
Verder haalt hij alle data op.
12x SF-175S - 21x Q-Cells 325W (8925Wp) / Mitsubishi Zubadan 11,2KW / 500L SWW / Mitsubishi 2x MSZ-SF15 - 2x MSZ-SF25
/f/image/YwsMQ5nt5udoixVMxr1Dqrbn.png?f=fotoalbum_large)
/f/image/rVzSvSIbs7xxYjVr5shjRJ6v.png?f=fotoalbum_large)
/f/image/Oq9Vk1zDYoI2LnAZ53VkUN0Q.png?f=fotoalbum_large)
/f/image/ve3w3m3bN8KmENyWN4jGF4HI.png?f=fotoalbum_large)
/f/image/QKsLT1hhh39drbZxh40OUA4U.png?f=fotoalbum_large)