franssie.bsky.social | 🎸 Niets is zo permanent als een tijdelijke oplossing | Een goed probleem komt nooit alleen | Gibson guitar Fender Guitar God Damn Guitar
Sorryernstoud schreef op woensdag 1 januari 2025 @ 21:14:
[...]
Ok. Dit startte de discussie.
[...]
Tja, dan wordt het wel een beetje verwarrend.
Je probeert een post uiteraard zo goed mogelijk in te vullen en dan kom je er later achter dat het niet goed is.
Vanmorgen was K&K uitgevallen. Lullige was dat ook meteen me wekker via Google Home het niet meer deed. Goed geholpen door de servicedesk.
Hij heeft eerst mijn wifi weer aangezet. Dat hielp niet, daarna moest ik de Zyxel resetten. En dat hielp
Inmiddels werkt de Harmoy icm Google Home ook weer goed.
Gisteren volledig opnieuw begonnen en zowel de Harmony activiteiten en Google Home koppeling opnieuw ingesteld.
Ik heb een vermoeden dat het wegvallen van de verbinding aan de 24 uur DHCP lease ligt van Odido, maar waarom ik dan een powercycle geven moet, zodat de WAN2 poort weer een IP-adres krijgt is me een raadsel.
Iemand met een UDM-Pro en dezelfde configuratie als ik nog iets speciaals gedaan in de instellingen? Ik heb IP passthrough aangezet, Dynamic, heb de interne firewall in de Zyxel uitgezet...
Draait er op de UDM wel een DHCP client? Want een nieuwe lease krijg je natuurlijk alleen als de client er om vraagt. En aangezien je NR7302 in pass through staat moet de UDM een DHCP request doen.Polyphemus schreef op vrijdag 3 januari 2025 @ 16:47:
Ik heb de NR7302 aan mijn WAN2 poort van mijn UDM-Pro hangen. Net na 24 uur uptime van de Zyxel valt de verbinding met het internet weg volgens mijn UDM-Pro, en het enige dat ik kan doen is de Zyxel een powercycle geven. Ik kon ook niet meer bij de webinterface van de Zyxel via een policy based routing regel die ik richting het IP-adres had aangemaakt.
Ik heb een vermoeden dat het wegvallen van de verbinding aan de 24 uur DHCP lease ligt van Odido, maar waarom ik dan een powercycle geven moet, zodat de WAN2 poort weer een IP-adres krijgt is me een raadsel.
Iemand met een UDM-Pro en dezelfde configuratie als ik nog iets speciaals gedaan in de instellingen? Ik heb IP passthrough aangezet, Dynamic, heb de interne firewall in de Zyxel uitgezet...
Waarom het dan na een powercycle weer werkt is dan wel weer merkwaardig…
Ook een NR7302 met een UDM-SE ook op WAN2 en heb hetzelfde (ook met een andere modem in bridge mode), zag in de logs van de UDM wel DHCP renew requests maar offer was het oorspronkelijke adres met wederom een lease tijd van 24 uur. Weet niet of het modem het DHCP request niet doorzet en die opnieuw 24 uur teruggeeft of dat het iets anders is.Polyphemus schreef op vrijdag 3 januari 2025 @ 16:47:
Iemand met een UDM-Pro en dezelfde configuratie als ik nog iets speciaals gedaan in de instellingen? Ik heb IP passthrough aangezet, Dynamic, heb de interne firewall in de Zyxel uitgezet...
Bij mij werkte alleen rebooten van modem niet (vermoed doordat modem via een andere switch in VLAN terugkomt), maar kabel eruit en opnieuw in werkte wel. Heb het voor mezelf voorlopig opgelost door het modem op een vast moment 's nachts te rebooten en op de dream machine een paar minuten later een cronjobje te draaien met een simpele ifconfig eth9 down en up (waarbij eth9 op de SE de WAN2 is).
Symptoombestrijding, maar werkt wel
[ Voor 5% gewijzigd door iVENSTenAh op 03-01-2025 17:56 ]
Kabel eruit en erin werkt inderdaadiVENSTenAh schreef op vrijdag 3 januari 2025 @ 17:52:
[...]
Ook een NR7302 met een UDM-SE ook op WAN2 en heb hetzelfde (ook met een andere modem in bridge mode), zag in de logs van de UDM wel DHCP renew requests maar offer was het oorspronkelijke adres met wederom een lease tijd van 24 uur. Weet niet of het modem het DHCP request niet doorzet en die opnieuw 24 uur teruggeeft of dat het iets anders is.
Bij mij werkte alleen rebooten van modem niet (vermoed doordat modem via een andere switch in VLAN terugkomt), maar kabel eruit en opnieuw in werkte wel. Heb het voor mezelf voorlopig opgelost door het modem op een vast moment 's nachts te rebooten en op de dream machine een paar minuten later een cronjobje te draaien met een simpele ifconfig eth9 down en up (waarbij eth9 op de SE de WAN2 is).
Symptoombestrijding, maar werkt welMisschien dat ik er later nog eens dieper in probeer te duiken.
Werkt bij mij zonder problemen met de NR5307 in Bridge/IP Passthrough mode. Elke 24u krijg ik een nieuw IP-adres, heb tijdens het schakelmoment wel 10sec downtime voor hij ververst, maar uiteindelijk wordt het IP-adres wel automatisch vervangen.Polyphemus schreef op vrijdag 3 januari 2025 @ 16:47:
Ik heb de NR7302 aan mijn WAN2 poort van mijn UDM-Pro hangen. Net na 24 uur uptime van de Zyxel valt de verbinding met het internet weg volgens mijn UDM-Pro, en het enige dat ik kan doen is de Zyxel een powercycle geven. Ik kon ook niet meer bij de webinterface van de Zyxel via een policy based routing regel die ik richting het IP-adres had aangemaakt.
Ik heb een vermoeden dat het wegvallen van de verbinding aan de 24 uur DHCP lease ligt van Odido, maar waarom ik dan een powercycle geven moet, zodat de WAN2 poort weer een IP-adres krijgt is me een raadsel.
Iemand met een UDM-Pro en dezelfde configuratie als ik nog iets speciaals gedaan in de instellingen? Ik heb IP passthrough aangezet, Dynamic, heb de interne firewall in de Zyxel uitgezet...
De NR5307 heeft ondertussen een uptime van bijna 14 dagen en draait sindsdien in Bridge/IP Passthrough mode.
Aan de Unifi kant hoefde ik enkel DHCP aan te zetten op de WAN2 en rest op Auto voor WAN2. Hij zit bij mij in port 9 (ETH), omdat ik op port 11 (SFP+) mijn primaire connectie heb via Odido Fiber (2Gbps).
[edit]
Bedenk me nu net dat ik de DHCP-server van de Zyxel zelf op 1 dag leasetime ingesteld heb staan. Mogelijk dat dat nog een effect heeft, maar zou geen verschil mogen maken bij een Bridge/IP Passthrough mode.
[ Voor 8% gewijzigd door BiG-GuY op 04-01-2025 14:11 ]
Volgens de odido kaart ontvangen wij hier 300mbs. Als ik dan een los nlziet abonnement erbij neem kom ik uit op 33 euro voor internet en tv
Ik vraag me alleen af of ik niet al snel tegen het limiet ga aanlopen
2TB is best veel, maar je gebruikt ook best wat zo te lezen. Kan je niet in je router zien wat je verbruik afgelopen maand was?Raymond7 schreef op zaterdag 4 januari 2025 @ 10:32:
Ik ben zeer geïnteresseerd in de k&k met name de prijs. Ik heb momenteel glasvezel budget + tv van Caiway 75mb up/down voor 49,50
Volgens de odido kaart ontvangen wij hier 300mbs. Als ik dan een los nlziet abonnement erbij neem kom ik uit op 33 euro voor internet en tv
Ik vraag me alleen af of ik niet al snel tegen het limiet ga aanlopen. Ik zit heel de dag in een vergadering op teams met andere collega’s. Ook werken wij thuis door op virtuele machine van werk in te loggen. Verder Steam deck ik veel, vaak updates, vaak films streamen en af en toe games downloaden.
En anders probeer je het een maandje parallel.
franssie.bsky.social | 🎸 Niets is zo permanent als een tijdelijke oplossing | Een goed probleem komt nooit alleen | Gibson guitar Fender Guitar God Damn Guitar
@Raymond7 Niet parallel maar in plaats van (zonder je glas op te zeggen)franssie schreef op zaterdag 4 januari 2025 @ 10:37:
[...]
2TB is best veel, maar je gebruikt ook best wat zo te lezen. Kan je niet in je router zien wat je verbruik afgelopen maand was?
En anders probeer je het een maandje parallel.
En als het binnen 2 weken duidelijk is (meer dan 1TB) dan kost het je niets, als je dan meteen annuleert.
Goed idee, ik heb gekeken op m’n router.franssie schreef op zaterdag 4 januari 2025 @ 10:37:
[...]
2TB is best veel, maar je gebruikt ook best wat zo te lezen. Kan je niet in je router zien wat je verbruik afgelopen maand was?
En anders probeer je het een maandje parallel.
December 700GB gebruikt
November 800GB
Dan moet het wel lukken met het limiet van 2TB zou je zeggen?
Zeker, dan kan je focussen op of de performance voldoende is.Raymond7 schreef op zaterdag 4 januari 2025 @ 10:52:
Goed idee, ik heb gekeken op m’n router.
December 700GB gebruikt
November 800GB
Dan moet het wel lukken met het limiet van 2TB zou je zeggen?
Ik heb K&K getest, en volgens odido kon ik tot 300 Mbps verwachten, maar ik had vaak 800-900 Mbps
Ik zit trouwens op 1TB per maand inclusief veel tv kijken via ziggo internet.
[ Voor 11% gewijzigd door W1ck1e op 04-01-2025 10:57 ]
Kun je ook een aparte router aansluiten op het 5g modem? Voor het geval je mesh routers hebW1ck1e schreef op zaterdag 4 januari 2025 @ 10:55:
[...]
Zeker, dan kan je focussen op of de performance voldoende is.
Ik heb K&K getest, en volgens odido kon ik tot 300 Mbps verwachten, maar ik had vaak 800-900 Mbps
Ik zit trouwens op 1TB per maand inclusief veel tv kijken via ziggo internet.
Ja dat kan.Raymond7 schreef op zaterdag 4 januari 2025 @ 11:20:
[...]
Kun je ook een aparte router aansluiten op het 5g modem? Voor het geval je mesh routers heb
Heb je echt meerdere mesh ROUTERS en wil je er een bedraad aansluiten op je glas en een bedraad op je odido ?
Geen idee of dat werkt.
Ik bedoel meer dat als ik mijn glasvezel contract opzeg, of ik dan de mesh routers kan gebruiken op de 5G modem 😉W1ck1e schreef op zaterdag 4 januari 2025 @ 11:29:
[...]
Ja dat kan.
Heb je echt meerdere mesh ROUTERS en wil je er een bedraad aansluiten op je glas en een bedraad op je odido ?
Geen idee of dat werkt.
welke mesh set heb je?Raymond7 schreef op zaterdag 4 januari 2025 @ 11:31:
[...]
Ik bedoel meer dat als ik mijn glasvezel contract opzeg, of ik dan de mesh routers kan gebruiken op de 5G modem 😉
franssie.bsky.social | 🎸 Niets is zo permanent als een tijdelijke oplossing | Een goed probleem komt nooit alleen | Gibson guitar Fender Guitar God Damn Guitar
Zou moeten werken lijkt mij, WiFi van de Zyxel uit en die M5 bedraad inpluggen. Zo zal je het nu ook al hebben met je Caiway denk ik?
franssie.bsky.social | 🎸 Niets is zo permanent als een tijdelijke oplossing | Een goed probleem komt nooit alleen | Gibson guitar Fender Guitar God Damn Guitar
Ja dat klopt! Bedankt voor de reacties. Mijn huidige contract loopt af over een maand of twee. Zal binnenkort overstappen op odido k&k 👍franssie schreef op zaterdag 4 januari 2025 @ 11:36:
[...]
Zou moeten werken lijkt mij, WiFi van de Zyxel uit en die M5 bedraad inpluggen. Zo zal je het nu ook al hebben met je Caiway denk ik?
Niet te lang wachten, het is nu "direct leverbaar", maar dat kan natuurlijk veranderenRaymond7 schreef op zaterdag 4 januari 2025 @ 11:40:
[...]
Ja dat klopt! Bedankt voor de reacties. Mijn huidige contract loopt af over een maand of twee. Zal binnenkort overstappen op odido k&k 👍
Inderdaad, ik zou het nu afsluiten, kun je twee maanden testen, is het niets, zeg je het op en kun je door met iets anders. Hangt echt af van je locatie.W1ck1e schreef op zaterdag 4 januari 2025 @ 11:48:
[...]
Niet te lang wachten, het is nu "direct leverbaar", maar dat kan natuurlijk veranderen
Ik heb zonder te kijken hem in de vensterbank gepleurd en aangezet en had gelijk 200/20mbit, terwijl ik 5-6km van de masten afzit. Verwachte +-50, dus het kan ook aangenaam uitpakken.
Probeer het eens een maandje uit dan weet je het zoRaymond7 schreef op zaterdag 4 januari 2025 @ 10:32:
Ik ben zeer geïnteresseerd in de k&k met name de prijs. Ik heb momenteel glasvezel budget + tv van Caiway 75mb up/down voor 49,50
Volgens de odido kaart ontvangen wij hier 300mbs. Als ik dan een los nlziet abonnement erbij neem kom ik uit op 33 euro voor internet en tv
Ik vraag me alleen af of ik niet al snel tegen het limiet ga aanlopen. Ik zit heel de dag in een vergadering op teams met andere collega’s. Ook werken wij thuis door op virtuele machine van werk in te loggen. Verder Steam deck ik veel, vaak updates, vaak films streamen en af en toe games downloaden.
Zover was @Raymond7 alboyette schreef op zaterdag 4 januari 2025 @ 12:33:
Probeer het eens een maandje uit dan weet je het zo
Ja dat klopt! Bedankt voor de reacties. Mijn huidige contract loopt af over een maand of twee. Zal binnenkort overstappen op odido k&k 👍
Dat wist ik wel.Testuser2 schreef op zaterdag 4 januari 2025 @ 13:47:
@W1ck1e @Raymond7
Die 2TB is geen datalimiet. Je zal na 2TB alleen een lagere prioriteit krijgen tegenover andere K&K gebruikers ten tijde van congestie op basis van QoS.
Daarnaast hebben mobiele gebruikers van Odido sowieso al een hogere prioriteit tegenover alle K&K gebruikers in het algemeen.
Maar ik vond het belangrijker de vraag van @Raymond7 te beantwoorden dan deze "fout" te corrigeren.
En bij thuiswerken wil je niet merkbaar een lagere prioriteit krijgen op de mast.
Voor hem maakt het allemaal niet uit, hij zit er ruim onder.
[ Voor 6% gewijzigd door W1ck1e op 04-01-2025 13:59 ]
Ik heb wel meteen alle tips in dit topic zoals 2,4ghz band uitschakelen, even de eerste nacht een reboot doen, zodat de nieuwe iplease rond die tijd komt en zo uitgevoerd en het draait echt als een zonnetje. Ik zit hemelsbreed op zo'n 100m van een mast en krijg ong 700 down, 190 up op de eerste de beste plek waar ik modem zette. Er niet meer mee geschoven, want dit vond ik al meer dan genoeg.
Tja, 25 euro voor dit of het beste wat kpn me kon bieden was 50 euro voor 200 up/20 down. Dan weet ik het wel. Het gaat me niet eens per se om de snelheid, daarvoor had ik ook genoeg aan mijn kpn-abo, hoewel een paar gb binnenhalen nu leuker is, maar het prijsverschil is toch aanzienlijk.
Ook blijf ik problemen hebben met het toevoegen van apparaten aan de Apple Woning app / Homekit. Die problemen heb ik echt al jaren niet meer gehad, en ook na resetten van e.e.a. en andere pogingen, verdenk ik zeer sterk het modem. Firewall erop uitzetten haalt niets uit...
Zijn er hier toevallig meer mensen die ervaring hebben hier met smarthome spullen, op Apple devices of wellicht ook andere systemen, die niet/veel minder goed werken sinds je met dit modem werkt?
youtube.com/@hisrep
Nu heb ik ook problemen met de Heos app ivm met mijn Denon Receiver en logitech remote app dat deze niet wil opstarten.
Zet ik alles weer op de KPN wifi dan werkt het meteen.
lijkt mij dan een wifi probleem? Sowieso is de wifi van de Odido Zyxel slecht (kan ook maar 32 klanten aan) dus een eigen backhaul netwerk is handig, provider onafhankelijk natuurlijk.Hveener schreef op zaterdag 4 januari 2025 @ 18:44:
Heb nu sinds een paar weken Odido klick en klaar ben nog steeds aan het testen gemiddeld 450Mbits 25 up.
Nu heb ik ook problemen met de Heos app ivm met mijn Denon Receiver en logitech remote app dat deze niet wil opstarten.
Zet ik alles weer op de KPN wifi dan werkt het meteen.
franssie.bsky.social | 🎸 Niets is zo permanent als een tijdelijke oplossing | Een goed probleem komt nooit alleen | Gibson guitar Fender Guitar God Damn Guitar
Ik heb dan wel geen Zyxel staan, maar een AF55, ik heb 0.0 problemen met de smarthome zaken hier in huis. Tradfri en bijbehorende lampen doen het allemaal naar wens. Heb niks aangepast, alleen dus de router.DeNachtwacht schreef op zaterdag 4 januari 2025 @ 16:47:
Zijn er hier toevallig meer mensen die ervaring hebben hier met smarthome spullen, op Apple devices of wellicht ook andere systemen, die niet/veel minder goed werken sinds je met dit modem werkt?
Komt voornamelijk door de dubbel NAT.Hveener schreef op zaterdag 4 januari 2025 @ 18:44:
Heb nu sinds een paar weken Odido klick en klaar ben nog steeds aan het testen gemiddeld 450Mbits 25 up.
Nu heb ik ook problemen met de Heos app ivm met mijn Denon Receiver en logitech remote app dat deze niet wil opstarten.
Zet ik alles weer op de KPN wifi dan werkt het meteen.
Om dit te voorkomen moet je het modem in bridge mode zetten en dat is standaard geblokkeerd.
In dit draadje staat een handleiding hoe dit wel te activeren maar dan moet je wel begrijpen wat je doet.
Xiaomi 14 Ultra 16GB\512GB EEA Global OS2.0.205.0.UMAEUXM + Nvidia Shield TV Pro 2019
Denk dat je onderschat hoe veel 2TB is. Bij je netwerkinstellingen binnen Windows 10/11 kun je zien hoeveel GB je in de afgelopen 30 dagen hebt gebruikt en op je (Android) telefoon kun je dat zien bij data verbruik. Tel het verbruik van elke toestellen bij elkaar op en je hebt een indicatie van wat je per maand gebruikt.Raymond7 schreef op zaterdag 4 januari 2025 @ 10:32:
Ik ben zeer geïnteresseerd in de k&k met name de prijs. Ik heb momenteel glasvezel budget + tv van Caiway 75mb up/down voor 49,50
Volgens de odido kaart ontvangen wij hier 300mbs. Als ik dan een los nlziet abonnement erbij neem kom ik uit op 33 euro voor internet en tv
Ik vraag me alleen af of ik niet al snel tegen het limiet ga aanlopen. Ik zit heel de dag in een vergadering op teams met andere collega’s. Ook werken wij thuis door op virtuele machine van werk in te loggen. Verder Steam deck ik veel, vaak updates, vaak films streamen en af en toe games downloaden.
GoT, You have to love it!
W1ck1e schreef op zaterdag 4 januari 2025 @ 13:56:
[...]
Dat wist ik wel.
Maar ik vond het belangrijker de vraag van @Raymond7 te beantwoorden dan deze "fout" te corrigeren.
En bij thuiswerken wil je niet merkbaar een lagere prioriteit krijgen op de mast.
Voor hem maakt het allemaal niet uit, hij zit er ruim onder.
Wannabes mod en mag echt wat vriendelijker.
[ Voor 12% gewijzigd door rens-br op 05-01-2025 08:43 ]
Goed bedoeld. Maar gelieve de volgende keer even een TR aan te maken.
[ Voor 53% gewijzigd door rens-br op 05-01-2025 08:45 ]
Toen het laatst mistig was zag ik de snelheid wel droppen..zelfs even wegvallen.kielkiel schreef op zaterdag 4 januari 2025 @ 22:35:
Morgen een mooie testdag hoe stabiel de down en up van k&k is als het hevig gaat sneeuwen.....
Gelijk een speedtest gedaan. Hoogste snelheid ooit voor mij (777Mb/118Mb). Zal waarschijnlijk door het vroege tijdstip zijn, maar sneeuw geeft dus niet perse een slechtere verbinding (mast op 1.4km afstand).
Gebruik het nu twee maanden en geen enkel probleem mee gehad anders dan de korte onderbreking een keer per dag. Dat is geen probleem meer door een keer een nachtelijk herstart te doen. Ziggo is de deur al uit.
[ Voor 25% gewijzigd door xah5kiDe op 05-01-2025 07:49 ]
Theo
Hier weinig verschil. Ik zie alleen een duidelijk drop even rond 5:45. Op het moment sneeuwt het hier nog hoewel het geen heel dichte sneeuwstorm is. Dit is met een FWA710 die buiten aan de schuur hangt. Mast staat op ongeveer 4km.kielkiel schreef op zaterdag 4 januari 2025 @ 22:35:
Morgen een mooie testdag hoe stabiel de down en up van k&k is als het hevig gaat sneeuwen.....
:strip_exif()/f/image/1Ku5iujzGXcM3LWqKjOe3HUX.jpg?f=fotoalbum_large)
Wel grappig die pieken 's nachts. Die heb ik nu drie nachten op een rij voorbij zien komen.
:strip_exif()/f/image/XnyevtGP4L10AvgmC6UKLjE5.jpg?f=fotoalbum_large)
[ Voor 22% gewijzigd door s_schimmel op 05-01-2025 08:00 ]
Waarom zou dat? Sneeuw weerkaatst signalen beter dus zou juist eerder een beter signaal geven dan slechter..xah5kiDe schreef op zondag 5 januari 2025 @ 07:46:
Doe het gordijn open en zie, SNEEUW!
Gelijk een speedtest gedaan. Hoogste snelheid ooit voor mij (777Mb/118Mb). Zal waarschijnlijk door het vroege tijdstip zijn, maar sneeuw geeft dus niet perse een slechtere verbinding (mast op 1.4km afstand).
Gebruik het nu twee maanden en geen enkel probleem mee gehad anders dan de korte onderbreking een keer per dag. Dat is geen probleem meer door een keer een nachtelijk herstart te doen. Ziggo is de deur al uit.
Waarom verwacht je slechter ?
Lijkt mij dat sneeuw dat valt juist straling reflecteert/absorbeert/dempt en daarmee minder ver komt.boyette schreef op zondag 5 januari 2025 @ 10:20:
[...]
Waarom zou dat? Sneeuw weerkaatst signalen beter dus zou juist eerder een beter signaal geven dan slechter..
Waarom verwacht je slechter ?
Sneeuw en regen dempt juist het signaal.boyette schreef op zondag 5 januari 2025 @ 10:20:
[...]
Waarom zou dat? Sneeuw weerkaatst signalen beter dus zou juist eerder een beter signaal geven dan slechter..
Waarom verwacht je slechter ?
Ik heb nu de nachtelijke reboot ingesteld op de Zyxel, die krijgt dan een nieuw IP-adres van Odido. En dan doe ik een down en up van de WAN-interface op mijn UDM-Pro, want anders heeft die geen verbinding meer. Klinkt nu niet echt als Passthrough
Misschien omdat ik WAN2 aangesloten heb op een intern apart VLAN zodat ik geen lange kabel hoef te trekken vanaf de Zyxel naar WAN2...
Ja, de fysieke interface gaat immers niet down als je Zyxel nu herstart. Dat doe je nu door de down/up op de WAN interface te doen.Polyphemus schreef op zondag 5 januari 2025 @ 10:45:
Voor mijn beeldvorming, ik heb de NR7302 in Passthrough modus staan, en dan toch haalt de Zyxel het IP-adres op bij Odido, en dan vraagt mijn UDM-Pro weer aan de Zyxel het externe IP-adres?
Ik heb nu de nachtelijke reboot ingesteld op de Zyxel, die krijgt dan een nieuw IP-adres van Odido. En dan doe ik een down en up van de WAN-interface op mijn UDM-Pro, want anders heeft die geen verbinding meer. Klinkt nu niet echt als Passthrough
Misschien omdat ik WAN2 aangesloten heb op een intern apart VLAN zodat ik geen lange kabel hoef te trekken vanaf de Zyxel naar WAN2...
Heb het in het begin ook zo gehad met de NR5307 op de tweede verdieping via een VLAN op mijn Unifi switches. Toen ik de coax wilde terugtrekken die ook naar die verdieping ging, bleek er tijdens de bouw een prewired flex pijp gebruikt te zijn, dus die coax brak aan beide kanten

Heb zelf de NR5307 op een andere plek in huis gezet op de eerste verdieping waar ik een bestaande netwerkkabel naar de meterkast kon gebruiken die daarmee vrijgemaakt kon worden. Al heb ik dus geen nachtelijke reboot nodig, 1x in de nacht gereboot en hij ververst nu steeds op hetzelfde moment voor mij in Passthrough mode en draait ondertussen 15 dagen stabiel.
Heb de DHCP van de Zyxel zelf wel op 1 dag staan ook, maar weet niet of dat een effect heeft hiervoor.
[ Voor 13% gewijzigd door BiG-GuY op 05-01-2025 11:02 ]
Op het moment dat het sneeuwtkrakendmodem schreef op zondag 5 januari 2025 @ 10:28:
[...]
Sneeuw en regen dempt juist het signaal.
Toch niet als het ligt
Al het IP adres van de UDM Pro in de DMZ zone van de NR7302 gezet?Polyphemus schreef op zondag 5 januari 2025 @ 10:45:
Voor mijn beeldvorming, ik heb de NR7302 in Passthrough modus staan, en dan toch haalt de Zyxel het IP-adres op bij Odido, en dan vraagt mijn UDM-Pro weer aan de Zyxel het externe IP-adres?
Ik heb nu de nachtelijke reboot ingesteld op de Zyxel, die krijgt dan een nieuw IP-adres van Odido. En dan doe ik een down en up van de WAN-interface op mijn UDM-Pro, want anders heeft die geen verbinding meer. Klinkt nu niet echt als Passthrough
Misschien omdat ik WAN2 aangesloten heb op een intern apart VLAN zodat ik geen lange kabel hoef te trekken vanaf de Zyxel naar WAN2...
Dan voorkom je dubbel NAT.
Xiaomi 14 Ultra 16GB\512GB EEA Global OS2.0.205.0.UMAEUXM + Nvidia Shield TV Pro 2019
IP Passthrough zorgt ervoor dat je geen DMZ nodig hebt. Het apparaat achter de Zyxel krijgt dan het publieke IP, ipv de Zyxel zelf.snah001 schreef op zondag 5 januari 2025 @ 13:59:
[...]
Al het IP adres van de UDM Pro in de DMZ zone van de NR7302 gezet?
Dan voorkom je dubbel NAT.
Helaas werkte dat niet zo voor mij NR7302.BiG-GuY schreef op zondag 5 januari 2025 @ 14:01:
[...]
IP Passthrough zorgt ervoor dat je geen DMZ nodig hebt. Het apparaat achter de Zyxel krijgt dan het publieke IP, ipv de Zyxel zelf.
Moest écht mijn achterliggende router in de DMZ zone plaatsen om e.e.a. zoals een wireguard server werkend te krijgen.
Xiaomi 14 Ultra 16GB\512GB EEA Global OS2.0.205.0.UMAEUXM + Nvidia Shield TV Pro 2019
Ik zou graag over willen stappen aangezien ik geen glasvezelaansluiting heb en je bij Ziggo echt uit wordt gemolken. Maar ik woon in de binnenstad van een relatief drukbezochte stad en ik ben bang dat het netwerk tijdens feesten zoals carnaval en dergelijke niet meer de gewenste snelheid zal halen.
Ik zou graag horen of iemand hier iets vanaf weet.
Er gaat niets boven een eigen test. Als je nu schrijft welke stad is dat misschien niet nodig. Anders kan jij de eerste zijn.Creepertje schreef op zondag 5 januari 2025 @ 14:41:
Heeft iemand ervaring met K & K in dichtbevolkte/drukbezochte omgevingen?
Ik zou graag over willen stappen aangezien ik geen glasvezelaansluiting heb en je bij Ziggo echt uit wordt gemolken. Maar ik woon in de binnenstad van een relatief drukbezochte stad en ik ben bang dat het netwerk tijdens feesten zoals carnaval en dergelijke niet meer de gewenste snelheid zal halen.
Ik zou graag horen of iemand hier iets vanaf weet.
Ik heb zelf de stoute schoenen ook maar even aangetrokken en K&K besteld. Dan heb ik tot (of tot en met) mei 2025 de tijd om te zien of het voor mij voldoende kwaliteit biedt Ziggo op te zeggen. Krijg het modem 7 januari volgens email Odido.
[ Voor 57% gewijzigd door vdr01 op 05-01-2025 15:25 ]
GT7 ID: ONYX_PdeG69
Heb wat tests gedaan in het stationsgebied van Utrecht (kantoorpanden) en het werkte "OK". Niet diep onder de indruk, maar dit komt vooral denk ik doordat het nogal dikke ramen waren waar ik hem plaatste. Wel snelheden waarmee je gewoon kon werken/streamen.Heeft iemand ervaring met K & K in dichtbevolkte/drukbezochte omgevingen?
Veel van de kantoren rond het stationsgebied in Utrecht hebben een indoorsysteem. En die zijn meestal niet ontworpen op hoge pieksnelheden. n78 is daar dan ook niet aanwezig. Ik kan natuurlijk niet spreken voor jou exacte situatie, maar de kans is aanwezig dat dit je resultaten beinvloed.Keypunchie schreef op zondag 5 januari 2025 @ 15:09:
[...]
Heb wat tests gedaan in het stationsgebied van Utrecht (kantoorpanden) en het werkte "OK". Niet diep onder de indruk, maar dit komt vooral denk ik doordat het nogal dikke ramen waren waar ik hem plaatste. Wel snelheden waarmee je gewoon kon werken/streamen.
Kaart met alle 2G/3G/4G/5G zendmasten in Nederland: https://antennekaart.nl | https://www.antenneforum.nl
En hoeveel dagen per jaar zijn die feesten? Carnaval is meestal 3 dagen. Andere feesten meestal 1 dag of avond. Dat weegt toch niet af tegen de overige 355/360 dagen dat het wel prima werkt?Creepertje schreef op zondag 5 januari 2025 @ 14:41:
Heeft iemand ervaring met K & K in dichtbevolkte/drukbezochte omgevingen?
Ik zou graag over willen stappen aangezien ik geen glasvezelaansluiting heb en je bij Ziggo echt uit wordt gemolken. Maar ik woon in de binnenstad van een relatief drukbezochte stad en ik ben bang dat het netwerk tijdens feesten zoals carnaval en dergelijke niet meer de gewenste snelheid zal halen.
Ik zou graag horen of iemand hier iets vanaf weet.
Aangezien het een draadloos medium is, geeft elke ervaring hoe het werkt geen garantie dat het morgen nog zo werkt. Hooguit een indicatie wat je ongeveer mag verwachten. Stel dat Odido in juni een campagne lanceert om studenten te werven wat een daverend succes wordt, dat gaat van "onze" bandbreedte af. Wat ik maar wil zeggen, de ervaring van vandaag zegt niet heel veel over het gedrag van morgen.Creepertje schreef op zondag 5 januari 2025 @ 14:41:
Heeft iemand ervaring met K & K in dichtbevolkte/drukbezochte omgevingen?
Ik zou graag over willen stappen aangezien ik geen glasvezelaansluiting heb en je bij Ziggo echt uit wordt gemolken. Maar ik woon in de binnenstad van een relatief drukbezochte stad en ik ben bang dat het netwerk tijdens feesten zoals carnaval en dergelijke niet meer de gewenste snelheid zal halen.
Ik zou graag horen of iemand hier iets vanaf weet.
Dat gezegd hebbende, "mijn" mast zit bij een evenementenlocatie waar enkele weken geleden een landelijk bekend - en groot - evenement plaatsvond met vele duizenden bezoekers. In bandbreedte kon ik het merken met een snelheidstest, in ervaring echter niet. Browsen, wat files naar je toe trekken, alles ging naar mijn idee verder prima. K&K heeft mij in ieder geval positief verrast. Ik zit doorgaans tussen de 600-800Mb download en tussen de 40-80Mb upload, ook een tikkie afhankelijk van het weer.
En aangezien je K&K per maand kunt opzeggen, gewoon bestellen en ervaren hoe het is, dat is de allerbeste raadgever. Het kan je hooguit één of twee maanden kosten, dat is te overzien.
Kleine toevoeging: Wat ik vervelender vind is dat niet alle poorten (ingaand) openstaan op het Odido netwerk. "Gewone" gebruikers hebben daar geen enkele last van, maar ik als Tweaker wel. En let op dat je jitter (variatie in delay) en delay op het netwerk niet constant zijn. Ik ben geen gamer en dat zal me verder jeuken, maar dat zal niet iedereen even leuk vinden.
[ Voor 10% gewijzigd door Houtenklaas op 05-01-2025 19:44 ]
Hear hear.Houtenklaas schreef op zondag 5 januari 2025 @ 19:34:
[...]
Aangezien het een draadloos medium is, geeft elke ervaring hoe het werkt geen garantie dat het morgen nog zo werkt. Hooguit een indicatie wat je ongeveer mag verwachten.
Als je een enorm stabiele situatie verwacht wordt je teleurgesteld.
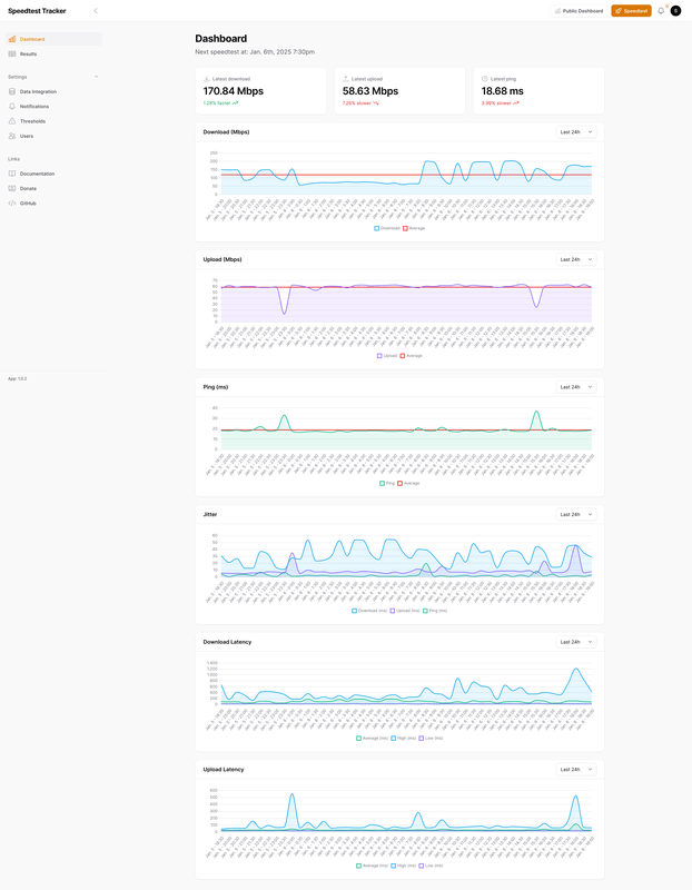
@Creepertje Om een goede indruk te krijgen heb ik al een tijdje SpeedTest lopen elk half uur. Hieronder download, upload en latency (naar google.nl), zojuist gemeten:
:gifsicle():strip_exif()/f/image/d0RYQXyZhnhCr383zf31mex4.gif?f=user_large)
:gifsicle():strip_exif()/f/image/CWC7P9teWwXkBD1pFChDES4G.gif?f=user_large)
:gifsicle():strip_exif()/f/image/LOxtJUpd9irCvyABq2bjqNKK.gif?f=user_large)
Vandaag veel invloed van regen denk ik. En je ziet dat in de nacht de snelheid afneemt tussen 00:00 en 07:00 uur. Dan bespaart Odido energie.
Ik zit bijna 2 km. van de mast, meestal 5G met n28, ook af en toe alleen 4G. Modem is een Huawei H122. Dus niet het door Odido geleverde device vanwege het ontbreken van de n28 band.
Zoals hierboven gezegd; stabiel genoeg voor browsen e.d., latency af en toe wat pieken maar gemiddeld goed.
Gewoon proberen in jouw situatie maar verwacht geen strak signaal zoals bij glasvezel.
Iets wat goed is om te realiseren eer ge begint en ik was vergeten: het modem moet op een plek staan waar de verbinding goed is. Meestal is dat een raam, en niet de meterkast. Maar die meterkast is nou juist wel de plek van allerlei bekabelde (smart home)netwerkapparaten zoals Sonos Boost en Philips Hue bridge. Dit heb op kunnen lossen met een wifipunt in de meter kast, via netwerkkabel verbonden met een netwerkswitch waar die apparaten dan weer op zitten.
Nadeel is dat de 2 wifipunten die ik erbij heb besteld, vergeleken met de KPN superwifi punten die tot onlangs had, wat minder slim lijken in het wisselen van punt naar gelang je met je apparaat door het huis verplaatst. Ik heb het gevoel dat het apparaat dan blijft plakken op een wifipunt wat niet langer het dichtste bij is. Dit is op te lossen met wifi even- en uit doen, maar dat is wel irritant.
Binnen vak 1 was ik full blast aan het downloaden, dus niet representatief (maar via nieuwsgroep haalde ik 50MB/s (ja, byte, niet bit. Dus 400mbit)
/f/image/s13t4QfuPLYQM172Q5072sT7.png?f=fotoalbum_large)
/f/image/UKAJ4MKUwnCwQY3zqVOi2Vbf.png?f=fotoalbum_large)
Het wisselt inderdaad. maar ik kom van VDSL met 100/30mbit. Wel snaarstrak en lage latency... Maar wat ik online speel, heeft weinig issues met wat hogere latency.
Miss Waah geen issues. Modem staat op zolder, waar nu ook de NAS+server staat. Das toch eigenlijk wel beter dan de meterkast. Alleen voor de P1 slimme meter uitlezer moet ik nog ff wat draadloos maken.
Tot nu toe tevreden. Zeker voor de prijs. Naar glasvezel zal ik nu niet snel gaan....
*Alu hoedje op*
en ik denk dat dit is wat odido wil: een concurrent voor glasvezel. Want dan moet glasvezel meer met de prijzen gaan verlagen en kunnen andere aanbieders geen hoge prijzen vragen aan Odido om op hun netwerk mee te liften.
*alu hoedje af*
Zal nog even kijken of ik via het eerder gedeelde script het modem in IP-Passthrough kan zetten. Want met DMZ etc werkt hier niet goed (dankzij de Fritzbox). Als ik dan nog een oplossing aan de praat krijg voor het issue dat ik mijn open poorten niet kan bereiken vanaf mijn mobiel (want beide odido, zal wel een VPN worden of tunnel of whatever) ben ik helemaal happy en tevreden.
Nou ja, bijna. Ik zou echt nog wel een hogere upload willen. Zeker voor buitenshuis streamen van mijn eigen films en foto's.... maar dat is me geen 25+ euro per maand extra waard
Huidige situatie:
Ziggo router in bridge (wifi uit) -> PfSense router met ip range 192.168.1.x -> Fritz 3490 voor de wifi
Ik heb begrepen dat de Odido router ook de ip range 192.168.1.x gebruikt.
Ik heb niet veel zin om de PfSense router opnieuw te configureren omdat er veel werk in zit en ik zeker geen expert ben. Daar blijf ik dus heel graag vanaf.
Iemand een kort advies hoe e.e.a. aan te vliegen? Is het bijvoorbeeld mogelijk de ip range op de Odido router te veranderen? Echt jammer dat de Odido niet in bridge kan/mag.
Update: @Siira hartelijk bedankt voor onderstaande reactie.
[ Voor 19% gewijzigd door vdr01 op 06-01-2025 14:37 ]
GT7 ID: ONYX_PdeG69
Zeker:vdr01 schreef op maandag 6 januari 2025 @ 14:22:
Iemand een kort advies hoe e.e.a. aan te vliegen? Is het bijvoorbeeld mogelijk de ip range op de Odido router te veranderen? Echt jammer dat de Odido niet in bridge kan/mag.
/f/image/KUSZPYFK6jc4sfEVa770tGLV.png?f=fotoalbum_large)
Het is hoe dan ook verstandig het subnet aan te passen. Heb hem zelf op 192.168.5.1 gezet, zodat ik zeker weten niet snel een ander iets op mn netwerk aansluit die ook daarin valt.vdr01 schreef op maandag 6 januari 2025 @ 14:22:
Ik verwacht morgen mijn test setje te ontvangen maar ik maak me een beetje zorgen over het volgende.
Huidige situatie:
Ziggo router in bridge (wifi uit) -> PfSense router met ip range 192.168.1.x -> Fritz 3490 voor de wifi
Ik heb begrepen dat de Odido router ook de ip range 192.168.1.x gebruikt.
Ik heb niet veel zin om de PfSense router opnieuw te configureren omdat er veel werk in zit en ik zeker geen expert ben. Daar blijf ik dus heel graag vanaf.
Iemand een kort advies hoe e.e.a. aan te vliegen? Is het bijvoorbeeld mogelijk de ip range op de Odido router te veranderen? Echt jammer dat de Odido niet in bridge kan/mag.
Update: @Siira hartelijk bedankt voor onderstaande reactie.
Officieel is bridge/passthrough mode verwijderd uit de interface ja. De modus is echter niet verwijderd en kan nog geactiveerd worden (op eigen risico).
https://gathering.tweakers.net/forum/view_message/81088632
Nu kan je hem altijd weer resetten naar fabriekswaarden mocht het toch 'kapot' gaan in de toekomst met een update. Draait hier ondertussen al meer dan 2 weken stabiel in bridge met een UDM-SE erachter
Heeft iemand K&K in een vergelijkbare situatie gebruikt en was het bruikbaar? Het hoeft niet snel te zijn, maar het moet wel betrouwbaar functioneren op een basisniveau.
Bestellen, testen en binnen 14 dagen kosteloos retourneren mocht het niet bevallen. Er komen zoveel variabelen aan te pas dat dit de enige manier is om zekerheid te verkrijgen. Zeker bij blauw basis. Ik zit in dezelfde situatie en ontvang Odido router morgen als het goed is. Maar heb mijn Ziggo vaste lijn uiteraard nog niet opgezegd.ZonderTaal schreef op maandag 6 januari 2025 @ 16:11:
Ik overwoog om aan te melden voor K&K voor mijn moeder, die alleen heel basaal surft op internet. De Odido-kaart toont blauwe ("basis") snelheid op haar locatie. De omliggende straten zijn geel ("plus").
Heeft iemand K&K in een vergelijkbare situatie gebruikt en was het bruikbaar? Het hoeft niet snel te zijn, maar het moet wel betrouwbaar functioneren op een basisniveau.
[ Voor 3% gewijzigd door vdr01 op 06-01-2025 17:32 ]
GT7 ID: ONYX_PdeG69
Precies wat je adviseert. Ik zou volgens de kaart max. 50 Mbps down halen. Haal nu met een halfuurlijkse speedtest vrijwel constant 250-300 Mbps. De dekkingskaart is geen maatstaf.vdr01 schreef op maandag 6 januari 2025 @ 16:17:
[...]
Bestellen, testen en binnen 14 dagen kosteloos retourneren als het niet bevalt luidt mijn advies. Er komen zoveel variabelen aan te pas dat dit de enige manier is om zekerheid te verkrijgen. Zit in een soortgelijke situatie en ontvang Odido router morgen als het goed is. Maar heb mijn Ziggo vaste lijn uiteraard nog niet opgezegd.
Ik woon in een klein dorp en zit net op de rand van een blauw blok. De omliggende blokken hebben geen kleur (= geen 5G dekking). Ik haal alsnog zo'n 100-120 down en 3-10 up. Prima als backuplijn voor mij.ZonderTaal schreef op maandag 6 januari 2025 @ 16:11:
Ik overwoog om aan te melden voor K&K voor mijn moeder, die alleen heel basaal surft op internet. De Odido-kaart toont blauwe ("basis") snelheid op haar locatie. De omliggende straten zijn geel ("plus").
Heeft iemand K&K in een vergelijkbare situatie gebruikt en was het bruikbaar? Het hoeft niet snel te zijn, maar het moet wel betrouwbaar functioneren op een basisniveau.
Net als de andere reacties al zeggen is mijn ervaring door heel veel verschillende factoren geen garantie dat het elders met vergelijkbare dekking ook vergelijkbaar presteert, maar voor de prijs en de opzegtermijn kun je het net zo goed proberen zou ik zeggen
YMMV maar:ZonderTaal schreef op maandag 6 januari 2025 @ 16:11:
Ik overwoog om aan te melden voor K&K voor mijn moeder, die alleen heel basaal surft op internet. De Odido-kaart toont blauwe ("basis") snelheid op haar locatie. De omliggende straten zijn geel ("plus").
Heeft iemand K&K in een vergelijkbare situatie gebruikt en was het bruikbaar? Het hoeft niet snel te zijn, maar het moet wel betrouwbaar functioneren op een basisniveau.
:strip_exif()/f/image/CsceY2sYeWCC61MFwjByO15E.png?f=user_large)
Download: 100-500mbit. Maar meestal rond de 500.
Upload: 15-30mbit.
Werkt dus sneller dan je zou denken. Plaatsing is op zolder. Maar overal had ik wel +100 mbit. Enkel upload is beter op zolder.
Als ik tijd heb en bij mijn ouders, zal ik daar ff een speedtestje doen. Die hebben het nog slechter volgens de kaart... Maar ik meen me te herinneren dat ze daar ~100mbit halen down en 20 up.
:strip_exif()/f/image/YEkvaQ38dYByDrrBlNqoOBsa.png?f=user_large)
Daar komt binnenkort een mast-upgrade dus zal me benieuwen.
Dat alles gezegd hebbende:
Het is letterlijk "klik en klaar". Bij mijn ouders was ik binnen 5 minuten online (simkaart erin, in het stopcontact, QR code scannen en je hebt internet). Die staat in de garage (midden onder het huis) wat eigenlijk een onhandige locatie is. Maar zo hebben ze daar het beste wifi bereik en hebben ze geen repeaters nodig. De wifi is best krachtig vergeleken met mijn Fritzbox 4981 die ik daar en thuis gebruik...
Dus mijn tip: gewoon bestellen, er een uurtje aan spenderen (kabelhaspel+modem) voor het beste bereik en als je echt lage snelheden haalt weet je genoeg. Als je snel genoeg haalt, zal het vast wel blijven werken.
[ Voor 19% gewijzigd door Waah op 06-01-2025 16:37 ]

🌞🍃
Verkeerde topic ?kamerplant schreef op maandag 6 januari 2025 @ 16:43:
Bizard. Ik belde net de klantenservice voor een verlenging. De prijs die ze noemde was hoger ten opzichte van als ik inlog op de website en het zelf zou verlegen; ik denk dat ze de combikorting niet goed snapte. Ik gaf aan 400Mbps te willen, maar ze vond dat eigenlijk onzin voor een huishouden van 2 personen. Like wtf?
Bij Odido Klik&Klaar kan je volgens mij alleen maar je snelheid wijzigen door te verhuizen.
Dat lijkt mij een beetje te veel van het goede
Jah foutjeW1ck1e schreef op maandag 6 januari 2025 @ 16:47:
[...]
Verkeerde topic ?
Bij Odido Klik&Klaar kan je volgens mij alleen maar je snelheid wijzigen door te verhuizen.
Dat lijkt mij een beetje te veel van het goed
🌞🍃
Ik zit zelf ook in de blauwe zone, maar haal draadloos nog makkelijk de 500 Mbit/s.ZonderTaal schreef op maandag 6 januari 2025 @ 16:11:
Ik overwoog om aan te melden voor K&K voor mijn moeder, die alleen heel basaal surft op internet. De Odido-kaart toont blauwe ("basis") snelheid op haar locatie. De omliggende straten zijn geel ("plus").
Heeft iemand K&K in een vergelijkbare situatie gebruikt en was het bruikbaar? Het hoeft niet snel te zijn, maar het moet wel betrouwbaar functioneren op een basisniveau.
Wat er al eerder verteld is.
Gewoon proberen en eventueel binnen 14 dagen kosteloos opzeggen
De plek van het modem zal in zo'n geval ook wat uitmaken. Zelf testen en eventueel terug sturen binnen de 14 dagen die je daarvoor hebt is het beste. Het modem werkt ook op een powerbank met USB-C PD en zo ben ik ook rond gaan lopen en steeds op mijn telefoon een speedtest uitgevoerd om de beste plek te vinden.ZonderTaal schreef op maandag 6 januari 2025 @ 16:11:
Ik overwoog om aan te melden voor K&K voor mijn moeder, die alleen heel basaal surft op internet. De Odido-kaart toont blauwe ("basis") snelheid op haar locatie. De omliggende straten zijn geel ("plus").
Heeft iemand K&K in een vergelijkbare situatie gebruikt en was het bruikbaar? Het hoeft niet snel te zijn, maar het moet wel betrouwbaar functioneren op een basisniveau.
Hier bij mij was de snelheid ook sterk wisselend. Buiten 30 meter verder gaan staan maakte zo 100 Mbit verschil en binnen was het niet te doen zo langzaam. Hieronder de dekkingskaart bij mij thuis:
:strip_exif()/f/image/EZyhDWz1h31DV1wOtUGmiTLY.jpg?f=fotoalbum_large)
Inmiddels hangt er een Zyxel FWA710 buiten aan de muur van de schuur en heb ik prima performance en stabiele verbinding. Eerste thuiswerkdag met Citrix verbinding zit er ook op en dat is prima verlopen.
Speedtest van de afgelopen 24 uur:
/f/image/KgzKTcpLUlYA0AwGfbNvzxtp.png?f=fotoalbum_large)
[ Voor 15% gewijzigd door s_schimmel op 06-01-2025 19:08 ]
Home assistant expert hier, nou ja, heb hem net een paar dagen... :-)[b]Waah in "[Odido Klik&Klaar - 5G vast internet] Ervaringen & Discussie"Waah schreef op maandag 6 januari 2025 @ 14:10
oeh leuk idee een speedtest. Via Home Assistant (voor wie dat heeft) kan je dit heeeeel makkelijk toevoegen. En vervolgens mooie data!
Wat is heeeeeeel makkelijk? Er is kennelijk een officiële integratie maar daar lees ik over dat die minder zou zijn.
Dan is er deze: https://github.com/MrSuicideParrot/hassio-speedtest-addon
Welke gebruik jij?
https://www.home-assistant.io/integrations/speedtestdotnetMartinPTweak schreef op maandag 6 januari 2025 @ 19:53:
[...]
Home assistant expert hier, nou ja, heb hem net een paar dagen... :-)
Wat is heeeeeeel makkelijk? Er is kennelijk een officiële integratie maar daar lees ik over dat die minder zou zijn.
Dan is er deze: https://github.com/MrSuicideParrot/hassio-speedtest-addon
Welke gebruik jij?
klik op de blauwe knop, dan voegt die hem toe. Niets configureren of wat dan ook.
Vervolgens heb je 3 nieuwe sensors die je zo kan bekijken
De standaard integratie is dus niet accuraat door een aparte implementatie.Waah schreef op maandag 6 januari 2025 @ 20:22:
[...]
https://www.home-assistant.io/integrations/speedtestdotnet
klik op de blauwe knop, dan voegt die hem toe. Niets configureren of wat dan ook.
Vervolgens heb je 3 nieuwe sensors die je zo kan bekijken
De add-on die gelinkt wordt overschrijft de standaard integratie met de officiële speedtest-linux library die wel goede resultaten geeft. Helaas werkt deze add-on niet meer goed sinds de laatste update van HA. Krijg elke keer een HTTP error als de test klaar is.
License acceptance recorded. Continuing.BiG-GuY schreef op maandag 6 januari 2025 @ 20:25:
[...]
De standaard integratie is dus niet accuraat door een aparte implementatie.
De add-on die gelinkt wordt overschrijft de standaard integratie met de officiële speedtest-linux library die wel goede resultaten geeft. Helaas werkt deze add-on niet meer goed sinds de laatste update van HA. Krijg elke keer een HTTP error als de test klaar is.
[20:35:52] INFO: --------- Speed test ended ---------
[20:35:52] INFO: Download measured: 416.73
[20:35:52] INFO: Upload: 36.74
[20:35:52] INFO: Ping: 13.284
[20:35:52] INFO: Server name: "Odido"
[20:35:52] INFO: Server location: "Arnhem"
[20:35:52] INFO: Server id: 55633
[20:35:52] INFO: Server country: "Netherlands"
[20:35:52] INFO: --------- ---------
null
[20:35:52] INFO: download updated
null
[20:35:52] INFO: upload updated
null
[20:35:52] INFO: ping updated
s6-rc: info: service legacy-services: stopping
s6-rc: info: service legacy-services successfully stopped
s6-rc: info: service legacy-cont-init: stopping
s6-rc: info: service legacy-cont-init successfully stopped
s6-rc: info: service fix-attrs: stopping
s6-rc: info: service fix-attrs successfully stopped
s6-rc: info: service s6rc-oneshot-runner: stopping
s6-rc: info: service s6rc-oneshot-runner successfully stopped
Zag dit in de logs van deze: https://github.com/MrSuicideParrot/hassio-speedtest-addon
Nu moet ik dat kennelijk nog automaten en op een dashboard krijgen. Geen idee :-)
Maar die drie keer null betekent misschien wel dat er toch nog iets mis is. Of niet.
[ Voor 26% gewijzigd door MartinPTweak op 06-01-2025 20:40 . Reden: Groter deel log gedeeld ]
Dit lijkt mij tegen de voorwaarden van Odido in te gaan en derhalve van het best wel stricte beleid van Tweakers niet toegestaan om hier te bespreken?
Die info is sowieso waardeloos want zoals hier continue besproken wordt, alleen van toepassing op jouw lokatie (mast, glas, isolatie etc) dus echt dubbel nutteloos???
franssie.bsky.social | 🎸 Niets is zo permanent als een tijdelijke oplossing | Een goed probleem komt nooit alleen | Gibson guitar Fender Guitar God Damn Guitar
Heb het zelf ook enkel gedraaid aan het begin, om te zien hoe de snelheid zich ontwikkeld. Als er veel dips zouden zijn naar <10Mbps was het niet geschikt als back-up. Maar hier zit ik goed en is het meer dan stabiel genoeg voor mijn gebruik. Ging alleen wel snel met de data op mijn snelheid met 600/60Mbps gemiddeld.
Heb nu enkel de ping nog actief via mn Unifi UDM-SE, die houd bij hoe de kwaliteit van de verbinding is.
Een speedtest is qua gedrag niet anders dan even iets downloaden. Steam of console game downloads kunnen de lijn ook snel vol gooien. Met hoe groot games tegenwoordig zijn...
[ Voor 14% gewijzigd door BiG-GuY op 06-01-2025 20:50 ]
Ping snap ik, doet mijn unifi standaard, maar steeds een bestand downloaden zonder zin is gewoon stom.BiG-GuY schreef op maandag 6 januari 2025 @ 20:48:
@franssie
Heb het zelf ook enkel gedraaid aan het begin, om te zien hoe de snelheid zich ontwikkeld. Als er veel dips zouden zijn naar <10Mbps was het niet geschikt als back-up. Maar hier zit ik goed en is het meer dan stabiel genoeg voor mijn gebruik. Ging alleen wel snel met de data op mijn snelheid met 600/60Mbps gemiddeld.
Heb nu enkel de ping nog actief via mn Unifi UDM-SE, die houd bij hoe de kwaliteit van de verbinding is.
Een speedtest is qua gedrag niet anders dan even iets downloaden. Steam of console game downloads kunnen de lijn ook snel vol gooien. Met hoe groot games tegenwoordig zijn...
Steam of andere nuttige downloads hebben wel, ... , nut
franssie.bsky.social | 🎸 Niets is zo permanent als een tijdelijke oplossing | Een goed probleem komt nooit alleen | Gibson guitar Fender Guitar God Damn Guitar
Een SpeedTest veroorzaakt een piek gedurende een paar secondes. En als meer mensen dat doen dan is de kans dat dat gelijk gebeurt erg klein. Kortom… wie heeft daar last van? En definieer eens “normale gebruiker” dan? Een 100 Gb. game update kan wel? Team sessies van uren? De hele dag TV streams?franssie schreef op maandag 6 januari 2025 @ 20:42:
Misschien moeten we niet allemaal speedstests gaan draaien om het netwerk voor normale gebruikers ook toegankelijk te houden?
Want juist daar stelt Odido voorwaarden aan, niet aan kortdurende SpeedTests:
:strip_exif()/f/image/V1qEGRylMeqaH8NWVYWXQfjF.jpg?f=fotoalbum_large)
Bron: https://assets.odido.nl/x...lik-en-klaar-internet.pdf
Zo’n stelling poneren betekent volgens het “strikte beleid” van Tweakers dat je een bron noemt. Dus… wat is je bron? Zeker omdat dit nogal beschuldigend is. Kom op zeg.Dit lijkt mij tegen de voorwaarden van Odido in te gaan en derhalve van het best wel stricte beleid van Tweakers niet toegestaan om hier te bespreken?
Dat bepaalt de lezer of een mod. Heb je daar twijfel over moet je een melding maken.Die info is sowieso waardeloos want zoals hier continue besproken wordt, alleen van toepassing op jouw lokatie (mast, glas, isolatie etc) dus echt dubbel nutteloos???
[ Voor 3% gewijzigd door ernstoud op 06-01-2025 21:09 ]
Ik heb het ook een tijd draaien om gedrag over de tijd met variabelen zoals dag/nacht, weersomstandigheden e.d te analyseren. Heb hier 4 ISP’s en moet gaan besluiten dit jaar welke ik houd. Shortlist wordt denk ik Caiway en Odido. Maar voordat de andere twee weggaan wil ik duidelijkheid over stabiliteit van K&K.BiG-GuY schreef op maandag 6 januari 2025 @ 20:48:
@franssie
Heb het zelf ook enkel gedraaid aan het begin, om te zien hoe de snelheid zich ontwikkeld.
Welk deel van de voorwaarden gaat een speedtest in? Waar staat dat dit niet mag van Odido?franssie schreef op maandag 6 januari 2025 @ 20:42:
Misschien moeten we niet allemaal speedstests gaan draaien om het netwerk voor normale gebruikers ook toegankelijk te houden?
Dit lijkt mij tegen de voorwaarden van Odido in te gaan en derhalve van het best wel stricte beleid van Tweakers niet toegestaan om hier te bespreken?
Die info is sowieso waardeloos want zoals hier continue besproken wordt, alleen van toepassing op jouw lokatie (mast, glas, isolatie etc) dus echt dubbel nutteloos???
We zijn tweakers. We willen graag weten hoe het werkt, of het werkt en wat we kunnen verwachten. Wij zijn de reclamebordjes voor Odido, en de personen die nieuwe techniek aan de man brengen... Vandaag al 4 collega's die er wel oren naar hadden maar het helemaal niet kenden.
Ik ga niet iets aanraden als ik niet weet hoe het precies bij mij draait en ik alle voors en tegens kan uitleggen. En ja, een speedtestje (1x per uur) past daar prima in. We downloaden geen terabytes hoor. Puur om eens te kijken wat het doet in het begin.
Heb het al draaien met de andere integratie:
:strip_exif()/f/image/fTsq04NLVFQxj1Ay9WXih7xV.png?f=user_large)
@MartinPTweak toevoegen van een automation:
- Instellingen -> automatiseringen en scenes -> Automatisering toevoegen (blauwe knop)
- Automatisering toevoegen (begin vanaf nul)
- Bij "wanneer" een trigger toevoegen
- Zoek trigger "tijdspatroon"
- Bij minuten vul je een random getal tussen 0 en 59 in. Dat is het moment elk uur dat die de actie doet. De rest laat je leeg
- En als mag leeg blijven
- Doe dan: actie toevoegen
- Home assistant supervisor: add-on starten
- bij add-on zoek je naar speedtest en klik je die aan.
De makkelijkste manier om aan je dashboard toe te voegen:
- instellingen -> apparaten en diensten -> speedtest.net
- klik op "1 dienst"
- onder Sensoren, klik op Toevoegen aan dashboard
- Vervolgens kan je direct toevoegen aan dashboard, of kies een andere kaart zoals een grafiek, een sensor etc.
Wat nuttig is, kan voor elke gebruiker anders zijn. Ik game niet dus ik vind latency niet zo belangrijk. Download en upload snelheid waarde ook niet zo, maar wel de stabiliteit.franssie schreef op maandag 6 januari 2025 @ 20:51:
[...]
Ping snap ik, doet mijn unifi standaard, maar steeds een bestand downloaden zonder zin is gewoon stom.
Steam of andere nuttige downloads hebben wel, ... , nut
En een “bestand downloaden”, kijk eens mee:
:strip_exif()/f/image/QjE1CkXzBRTdPvXIYd1c1y3q.jpg?f=fotoalbum_large)
316 en 27 Mb, elk half uur. Je denkt toch niet dat Odido daar wakker van ligt? Dat is dezelfde hoeveelheid data als een paar minuten YouTube streamen.
Dat staat nergens. Ongefundeerde mening zonder bron.Waah schreef op maandag 6 januari 2025 @ 21:06:
[...]
Welk deel van de voorwaarden gaat een speedtest in? Waar staat dat dit niet mag van Odido?
We zijn tweakers. We willen graag weten hoe het werkt, of het werkt en wat we kunnen verwachten.
Bedankt! Ga ik doen.Waah schreef op maandag 6 januari 2025 @ 21:06:
[...]
@MartinPTweak toevoegen van een automation:Dan gaat die elk uur testen! en heb je een automation gemaakt
- Instellingen -> automatiseringen en scenes -> Automatisering toevoegen (blauwe knop)
- Automatisering toevoegen (begin vanaf nul)
- Bij "wanneer" een trigger toevoegen
- Zoek trigger "tijdspatroon"
- Bij minuten vul je een random getal tussen 0 en 59 in. Dat is het moment elk uur dat die de actie doet. De rest laat je leeg
- En als mag leeg blijven
- Doe dan: actie toevoegen
- Home assistant supervisor: add-on starten
- bij add-on zoek je naar speedtest en klik je die aan.
![]()
De makkelijkste manier om aan je dashboard toe te voegen:
- instellingen -> apparaten en diensten -> speedtest.net
- klik op "1 dienst"
- onder Sensoren, klik op Toevoegen aan dashboard
- Vervolgens kan je direct toevoegen aan dashboard, of kies een andere kaart zoals een grafiek, een sensor etc.
Ik zag net pas dat de add on inderdaad integreert met de standaard speedtest, gebruikt dezelfde velden.
Dus hij staat al op mn dashboard, nu de automation nog, dat gaat vast lukken met jouw uitleg.
:strip_exif()/f/image/UpOrUzvH9mLB461aLn1hymj5.jpg?f=fotoalbum_large)
[...]
Welk deel van de voorwaarden gaat een speedtest in? Waar staat dat dit niet mag van Odido?
Bedankt, ik kwam tot stap 8 maar bij stap 9 is speedtest geen optie. Ik zal iets fout doen maar wat?
[ Voor 20% gewijzigd door vdr01 op 07-01-2025 18:19 ]
GT7 ID: ONYX_PdeG69
Bij 8 moet je zoeken naar de tekst die daar genoemd staat, die kies je dan.vdr01 schreef op maandag 6 januari 2025 @ 22:10:
[quote]Waah schreef op maandag 6 januari 2025 @ 21:06:
[...]
Welk deel van de voorwaarden gaat een speedtest in? Waar staat dat dit niet mag van Odido?
Bedankt, ik kwam tot stap 8 maar bij stap 9 is speedtest geen optie. Ik zal iets fout doen maar wat?
En dan 9.
Na het saven van de automation kan je even terug gaan en de minuut aanpassen gebaseerd op de tijd van nu +1. Dan naar je dashboard gaan (had ik al eerder gemaakt), en dan zie je dat de download snelheid veranderd kort nadat die minuut is aangebroken.
Nogmaals dank, m'n eerst automation gemaakt!
Geen probleem. Had ff geen internet om te reagerenMartinPTweak schreef op maandag 6 januari 2025 @ 22:34:
Werkt prima!
Na het saven van de automation kan je even terug gaan en de minuut aanpassen gebaseerd op de tijd van nu +1. Dan naar je dashboard gaan (had ik al eerder gemaakt), en dan zie je dat de download snelheid veranderd kort nadat die minuut is aangebroken.
Nogmaals dank, m'n eerst automation gemaakt!
Maar offline was niet voor niets, want het odido-modem staat in IP Passthrough modus, mijn Fritzboxen regelen het netwerk nu weer netjes en ik kan mijn reverse proxy nu ook weer vanuit mijn eigen netwerk gebruiken

Tailscale werkt nu ook goed. Dus zelfs als ik op Odido mobiel 5G zit met de telefoon, kan ik toch mijn duckdns-reverse proxy route gebruiken. Das nodig, want daarmee bedien ik Home Assistant op afstand en dat lukte nu niet meer. Idem voor backups naar de NAS van foto's/video's.
Dus eigenlijk lijkt alles nu hier te werken. Al was IP Passthrough wat lastig op te zetten... (het javascript was zo klaar, bedankt daarvoor, maar de combi Zyxel->Fritzbox is een uitdaging, zeker als je de LAN-kabel in LAN2 stopt van de Zyxel naar WAN van Fritzbox.... en bljkbaar moet je LAN1 gebruiken op de Zyxel

en toch die upload is en blijft jammer

:strip_exif()/f/image/S8PMGA5Bn1gP3SbMMqR0PA9R.png?f=user_large)
Welke band is eigenlijk verantwoordelijk voor upload? of zijn ze dat allemaal?
Dit zijn mijn huidige stats:
Cellular Status | Up |
---|---|
Access Technology | NR5G+ |
Operator | Odido |
PLMN | 20416 |
Data Roaming | Disable |
TAC | 572 |
LAC | 0 |
RAC | 0 |
BSIC | 0 |
Parameter | NR5G-NSA Information | Service Information | SCC Information #1 | SCC Information #2 |
---|---|---|---|---|
Band | N78 | B3 | B1 | B7 |
RFCN | 637440 | 1800 | 300 | 3300 |
UL Bandwidth (MHz) | 100M | 20M | N/A | N/A |
DL Bandwidth (MHz) | 100M | 20M | 20M | 20M |
RSSI (dBm) | -100 | -95 | -95 | -108 |
RSRP (dBm) | -116 | -105 | -106 | -121 |
RSRQ (dB) | -14 | -9 | -8 | -12 |
SINR (dB) | -2 | 8 | 16 | -2 |
EcNo | 0 | 0 | 0 | 0 |
CQI | 0 | 0 | 0 | 0 |
PMI | 0 | 0 | 0 | 0 |
RI | 0 | 0 | 0 | 0 |
MCS | 0 | 0 | 0 | 0 |
bereik is niet geweldig. Maar heb nog geen betere plek gevonden in huis helaas.
De upload loopt over de primaire 4G band én de primaire 5G band. Dus in jou geval over b3+n78. Als het signaal thuis niet heel sterk is zit de upload waarschijnlijk voornamelijk op b3. Die carrier is 20MHz breed en heeft daarom een maximale uploadcapaciteit tot de 80MbpsWaah schreef op dinsdag 7 januari 2025 @ 00:57:
[...]
Geen probleem. Had ff geen internet om te reagerenmooi dat het gelukt is.
Maar offline was niet voor niets, want het odido-modem staat in IP Passthrough modus, mijn Fritzboxen regelen het netwerk nu weer netjes en ik kan mijn reverse proxy nu ook weer vanuit mijn eigen netwerk gebruiken![]()
Tailscale werkt nu ook goed. Dus zelfs als ik op Odido mobiel 5G zit met de telefoon, kan ik toch mijn duckdns-reverse proxy route gebruiken. Das nodig, want daarmee bedien ik Home Assistant op afstand en dat lukte nu niet meer. Idem voor backups naar de NAS van foto's/video's.
Dus eigenlijk lijkt alles nu hier te werken. Al was IP Passthrough wat lastig op te zetten... (het javascript was zo klaar, bedankt daarvoor, maar de combi Zyxel->Fritzbox is een uitdaging, zeker als je de LAN-kabel in LAN2 stopt van de Zyxel naar WAN van Fritzbox.... en bljkbaar moet je LAN1 gebruiken op de Zyxel![]()
en toch die upload is en blijft jammer![]()
[Afbeelding]
Welke band is eigenlijk verantwoordelijk voor upload? of zijn ze dat allemaal?
Dit zijn mijn huidige stats:
Cellular Status Up Access Technology NR5G+ Operator Odido PLMN 20416 Data Roaming Disable TAC 572 LAC 0 RAC 0 BSIC 0
Parameter NR5G-NSA Information Service Information SCC Information #1 SCC Information #2 Band N78 B3 B1 B7 RFCN 637440 1800 300 3300 UL Bandwidth (MHz) 100M 20M N/A N/A DL Bandwidth (MHz) 100M 20M 20M 20M RSSI (dBm) -100 -95 -95 -108 RSRP (dBm) -116 -105 -106 -121 RSRQ (dB) -14 -9 -8 -12 SINR (dB) -2 8 16 -2 EcNo 0 0 0 0 CQI 0 0 0 0 PMI 0 0 0 0 RI 0 0 0 0 MCS 0 0 0 0
bereik is niet geweldig. Maar heb nog geen betere plek gevonden in huis helaas.
Kaart met alle 2G/3G/4G/5G zendmasten in Nederland: https://antennekaart.nl | https://www.antenneforum.nl
Mijn upload is ook prut als ik het raam dicht heb (staat achter een HR++ ruit), als ik het raam open zet haal ik zomaar 50 Mbit up (in plaats van tussen de 5 en 10), maar ik heb er verder eigenlijk nooit last van, en vindt het raam dicht dan toch prettigerWaah schreef op dinsdag 7 januari 2025 @ 00:57:
[...]
Geen probleem. Had ff geen internet om te reagerenmooi dat het gelukt is.
Maar offline was niet voor niets, want het odido-modem staat in IP Passthrough modus, mijn Fritzboxen regelen het netwerk nu weer netjes en ik kan mijn reverse proxy nu ook weer vanuit mijn eigen netwerk gebruiken![]()
Tailscale werkt nu ook goed. Dus zelfs als ik op Odido mobiel 5G zit met de telefoon, kan ik toch mijn duckdns-reverse proxy route gebruiken. Das nodig, want daarmee bedien ik Home Assistant op afstand en dat lukte nu niet meer. Idem voor backups naar de NAS van foto's/video's.
Dus eigenlijk lijkt alles nu hier te werken. Al was IP Passthrough wat lastig op te zetten... (het javascript was zo klaar, bedankt daarvoor, maar de combi Zyxel->Fritzbox is een uitdaging, zeker als je de LAN-kabel in LAN2 stopt van de Zyxel naar WAN van Fritzbox.... en bljkbaar moet je LAN1 gebruiken op de Zyxel![]()
en toch die upload is en blijft jammer![]()
[Afbeelding]
Welke band is eigenlijk verantwoordelijk voor upload? of zijn ze dat allemaal?
Dit zijn mijn huidige stats:
Cellular Status Up Access Technology NR5G+ Operator Odido PLMN 20416 Data Roaming Disable TAC 572 LAC 0 RAC 0 BSIC 0
Parameter NR5G-NSA Information Service Information SCC Information #1 SCC Information #2 Band N78 B3 B1 B7 RFCN 637440 1800 300 3300 UL Bandwidth (MHz) 100M 20M N/A N/A DL Bandwidth (MHz) 100M 20M 20M 20M RSSI (dBm) -100 -95 -95 -108 RSRP (dBm) -116 -105 -106 -121 RSRQ (dB) -14 -9 -8 -12 SINR (dB) -2 8 16 -2 EcNo 0 0 0 0 CQI 0 0 0 0 PMI 0 0 0 0 RI 0 0 0 0 MCS 0 0 0 0
bereik is niet geweldig. Maar heb nog geen betere plek gevonden in huis helaas.
Eindelijk af van deze partij en dat voor 25 piek, die nog lager kan als ik straks mn telefoon ook overbreng..
Ik zit ong 500 meter van de mast af en haal 702mbit (maar meestal 600) up en 150mbit down, 20ms ping..
Het enige waar ik even mee zit, als ik 2.4ghz uitzet en alleen 5ghz aan laat, dan valt de wifi op mn werklaptop af en toe weg, is dat normaal?
Ja ja, gewoon 2.4 aanlaten, snap ik maar ik zet het liever uit zodat ik van de volle snelheid kan genieten..
Daarnaast kon ik het zo snel even niet vinden, maar met portforwarding staat er links een lampje, wat betekent dit? Het lijkt wel gewoon te werken (in bo6 en warzone staat nat open)..
Snap ik. meestal boeit upload ook weinig. Maar ik zou de opa's en oma's graag van Youtube kids afhelpen zodat onze kinderen daar niet als zombies zappen. Ze hebben al streamingdiensten, maar een eigen netflix delen zou ook handig zijn en dan ga je het niet redden met 10mbitwvanommen schreef op dinsdag 7 januari 2025 @ 10:25:
[...]
Mijn upload is ook prut als ik het raam dicht heb (staat achter een HR++ ruit), als ik het raam open zet haal ik zomaar 50 Mbit up (in plaats van tussen de 5 en 10), maar ik heb er verder eigenlijk nooit last van, en vindt het raam dicht dan toch prettiger.
Toch jammer dat de antenne er niet op kan bij het odido modem. Maar de prijzen van de modems zijn me net te duur om een externe te verantwoorden. Dus ga nog wel ff zoeken met een betere locatie.
Mijn idee was om een lang verlengsnoer te pakken, door het huis te lopen en dan in de management-omgeving te kijken naar die signaalwaardes. Is dat slim of kan het handiger? Enige wat ik bedacht is dat ik misschien een powerbank heb met Power Delivery. Dan zou ik het modem echt draadloos kunnen maken als dat werkt.
je kan de wifi ook splitsen in 2 aparte SSID's. Doe ik hier thuis ook. 2.4ghz voor alles wat niet zonder kan, de rest op 5ghz. Ik wil niet dat hij naar 2.4ghz gaat vanzelf.yannienl schreef op dinsdag 7 januari 2025 @ 11:25:
Ik ben ook nu een gelukkige gebruiker van klik en klaar, wat een verademing tov Ziggo!
Eindelijk af van deze partij en dat voor 25 piek, die nog lager kan als ik straks mn telefoon ook overbreng..
Ik zit ong 500 meter van de mast af en haal 702mbit (maar meestal 600) up en 150mbit down, 20ms ping..
Het enige waar ik even mee zit, als ik 2.4ghz uitzet en alleen 5ghz aan laat, dan valt de wifi op mn werklaptop af en toe weg, is dat normaal?
Ja ja, gewoon 2.4 aanlaten, snap ik maar ik zet het liever uit zodat ik van de volle snelheid kan genieten..
Normaal lijkt het me niet overigens, tenzij de verbinding niet heel goed is met de wifi natuurlijk.
Lampje aan = geactiveerd. Lampje uit = niet geactiveerd.Daarnaast kon ik het zo snel even niet vinden, maar met portforwarding staat er links een lampje, wat betekent dit? Het lijkt wel gewoon te werken (in bo6 en warzone staat nat open)..
Ssid had ik ook gesplitst maar maakt bij mij geen verschil..Waah schreef op dinsdag 7 januari 2025 @ 11:29:
[...]
je kan de wifi ook splitsen in 2 aparte SSID's. Doe ik hier thuis ook. 2.4ghz voor alles wat niet zonder kan, de rest op 5ghz. Ik wil niet dat hij naar 2.4ghz gaat vanzelf.
Normaal lijkt het me niet overigens, tenzij de verbinding niet heel goed is met de wifi natuurlijk.
[...]
Lampje aan = geactiveerd. Lampje uit = niet geactiveerd.
Wifi signaal is goed, ik zit 1,5 meter van de modem af zonder obstructies..
Ik laat voor nu wel gewoon 2.4 aan staan, probleem opgelost..
Klik & Klaar heeft geen telefoondienst. Zal je met nummerportatie bij bijv. cheapconnect kunnen onderbrengen.yannienl schreef op dinsdag 7 januari 2025 @ 11:25:
Eindelijk af van deze partij en dat voor 25 piek, die nog lager kan als ik straks mn telefoon ook overbreng
[ Voor 3% gewijzigd door Harry720A op 07-01-2025 12:11 ]
Nee, ik bedoel de odido korting die je krijgt bij meerdere soorten abo's..Harry720A schreef op dinsdag 7 januari 2025 @ 12:09:
[...]
Klik & Klaar heeft geen telefoondienst. Zal je met nummerportatie bij bijv. cheapconnect kunnen onderbrengen.
Dat bestaat toch nog gewoon of kan dit niet icm klik en klaar?
Ja. combinatiekorting is dan van toepassing. Wel in de gaten houden dat de korting geactiveerd wordt. Eventueel zelf doen.
Jazeker, let wel op: had je al klant voordeel bij Odido op oudere abonnementen dan vervallen die als je klant voordeel op K&K toevoegt.yannienl schreef op dinsdag 7 januari 2025 @ 12:15:
[...]
Nee, ik bedoel de odido korting die je krijgt bij meerdere soorten abo's..
Dat bestaat toch nog gewoon of kan dit niet icm klik en klaar?
Gister een paar keer geswitched tussen odido en ziggo (loopt eind deze maand pas af), maar het lijkt wel of ik met odido dichter bij de servers zit dan via ziggo..
Niet meer een heel magazijn legen in bo6/warzone maar met een kwart krijg ik ze al dood..
Dus voor degene die twijfelen of gamen mogelijk is, jep!
Voordat je een vraag stelt in dit topic graag eerst in de Topic FAQ in de openingspost kijken of je vraag daar al is beantwoord.
Verder gelieve niet elke DHL status update te posten in dit topic, is nogal irrelevant voor de rest van de mensen.