.BE | 12 kWh Victron ESS | 4,86 kWp ZP
habbekrats schreef op zaterdag 7 december 2024 @ 10:44:
[...]
Schakelaar van de multiplus wel in de goede stand?
https://www.victronenergy...s-II_GX/en/operation.html
Voordeel van dit soort stommigheden is dat je wat sneller wegwijs wordt
[ Voor 12% gewijzigd door revolution-nl op 07-12-2024 10:55 ]
Vroemt met EV | 10.000WP | 14kWh Thuisaccu | 2x MHI SRK/SRC 35 ZS | LG-WH27s Boiler
Mooi. Nu nog een grid meter EN een meter voor je PV. Anders raakt de boel in de war. Het ESS systeem moet weten wat er aan opwek is. Hoeveel PV heb je? En ben je wel van plan om DESS te gaan draaien?revolution-nl schreef op zaterdag 7 december 2024 @ 10:55:
[...]
![]()
Het werkt!
Voordeel van dit soort stommigheden is dat je wat sneller wegwijs wordt
23 kWp, 80 kWh, 11 kW laden, 17 kW ontladen. Victron VRM
Inmiddels heb ik mijn HomeWizard P1 en de SMA's ook in de Victron en lijkt alles automatisch te werken via ESS, erg blijf. Daarnaast scheelt het weer een Victron Energymeter a 169 euro met de koppeling van de homewizardRikHa schreef op zaterdag 7 december 2024 @ 11:41:
[...]
Mooi. Nu nog een grid meter EN een meter voor je PV. Anders raakt de boel in de war. Het ESS systeem moet weten wat er aan opwek is. Hoeveel PV heb je? En ben je wel van plan om DESS te gaan draaien?
Ik snap nu wel wat ze bedoelen met het Victron virus, geweldig spul dit
Het kriebelt nu wel om een tablet aan de muur te hangen met het v2 dashboard.

.
[ Voor 55% gewijzigd door revolution-nl op 07-12-2024 21:27 ]
Vroemt met EV | 10.000WP | 14kWh Thuisaccu | 2x MHI SRK/SRC 35 ZS | LG-WH27s Boiler
Voor zover ik in de documentatie had kunnen lezen werkt de peak shaving alleen op AC-in maar kan hij dat niet regelen op de hoofdmeter. Hier deed het in ieder geval niks betreft peak shaving.
AMD 5950x || Asus VIII Dark Hero || G.Skill Trident Z Neo 2x16GB C16-16-16-36 || EVGA FTW3 3080 Ultra || 2x WD SN850 1TB || Corsair HX850i
Daarvoor moet je ESS assistent versie op de MP wel recent genoeg zijn.
PV: 49 kWp | ZB: 8kWp | WPs: 3x Pana 7J + Pana 5J + Nibe Savent + Vaillant aroSTOR + Samsung DVM S (L/L) | ESS: 90kWh/24kW + 30kWh/12kW
23 kWp, 80 kWh, 11 kW laden, 17 kW ontladen. Victron VRM
Wat is er van streek?RikHa schreef op zondag 8 december 2024 @ 11:22:
Hier is DESS nog steeds van streek. Ben ik de enige?
Als ik op jouw VRM site kijk zie ik dat DESS uit staat en dat gisteren de accu geladen is met redelijk dure stroom. Als ik even snel reken zit je accu nu vol met elektra van ca. €0,27 per kWh. (incl. verlies en battery costs)
Die accu vulling is niet met winst te verkopen vandaag of morgen.
Ik gok maar even dat je de accu handmatig geladen hebt gisteren?
Edit: Ik zie nu dat gisteren "balancing" gepland stond. Daardoor zit je accu nu vol
:strip_exif()/f/image/ZPtc9B9OBKizMSyipS2rgsPG.jpg?f=fotoalbum_large)
Nu moet je of wachten op hogere prijzen, of morgen je accu handmatig legen met verlies. Zodra je DESS weer aanzet, zal hij gaan verkopen, want jouw forecast staat nu (17:00 u.) op 31%.
Bij mij was DESS zo slim om gisteren niks in te kopen. Plus dat ik geplande "balancing" door Victron uit heb staan. Nu wacht DESS tot morgen, dan zijn er weer kansen.
Edit: Kijk maar even op mijn VRM site. (past helaas niet meer in mijn signature.)
Conclusie: geplande balancing kan je dus geld kosten!
[ Voor 34% gewijzigd door Pim57 op 08-12-2024 17:35 ]
Kia e-niro, smartEVSE, SolarEdge O/W 3/4 kW, Ferroli wpb 90 lt., Daikin 4kW monoblock, Victron MP2-5000 + 15 kWh, gasloos 2023
voor morgen staat dit op de planning nu
http://www.pvoutput.org/list.jsp?id=46229&sid=42168
Dat is toch wel bijzonder hier lijkt het niks te doen (heb laatste firmware). Ik ga het nog eens testen dan.Rimco schreef op zondag 8 december 2024 @ 09:57:
@Cyrus The Virus Heb hier nog niks aan AC-out hangen, maar DESS doet netjes peakshaving op basis van P1 informatie. Aangezien we soms ook laden op vol vermogen is dat ook wel nodig.
Daarvoor moet je ESS assistent versie op de MP wel recent genoeg zijn.
AMD 5950x || Asus VIII Dark Hero || G.Skill Trident Z Neo 2x16GB C16-16-16-36 || EVGA FTW3 3080 Ultra || 2x WD SN850 1TB || Corsair HX850i
Hoe fiets je de P1 er in?revolution-nl schreef op zaterdag 7 december 2024 @ 12:05:
[...]
Inmiddels heb ik mijn HomeWizard P1 en de SMA's ook in de Victron en lijkt alles automatisch te werken via ESS, erg blijf. Daarnaast scheelt het weer een Victron Energymeter a 169 euro met de koppeling van de homewizard
Ik snap nu wel wat ze bedoelen met het Victron virus, geweldig spul ditHeel mooi om te zien hoe kort ESS op de bal zit met bijregelen etc.
Het kriebelt nu wel om een tablet aan de muur te hangen met het v2 dashboard.
[Afbeelding]
.
Binnen je remote console super user rechten activeren en SSH inschakelen.
Vervolgens onderstaande uitvoeren https://communityarchive....-p1-meter-in-venusos.html
Vroemt met EV | 10.000WP | 14kWh Thuisaccu | 2x MHI SRK/SRC 35 ZS | LG-WH27s Boiler
Mijn ervaring is dat een echte energiemeter beter werkt als een P1 meter maar kost wel wat extra idd.revolution-nl schreef op zondag 8 december 2024 @ 21:31:
[...]
Binnen je remote console super user rechten activeren en SSH inschakelen.
Vervolgens onderstaande uitvoeren https://communityarchive....-p1-meter-in-venusos.html
Puur uit nieuwsgierigheid, waarom zou dit beter werken, de ververs ratio van de HomeWizard is prima op orde ,of kijkt VenusOS op een andere manier naar native Victron meters?Jeroennus schreef op maandag 9 december 2024 @ 11:39:
[...]
Mijn ervaring is dat een echte energiemeter beter werkt als een P1 meter maar kost wel wat extra idd.
Vroemt met EV | 10.000WP | 14kWh Thuisaccu | 2x MHI SRK/SRC 35 ZS | LG-WH27s Boiler
- Er zijn slimme meters met een verversratio van elke 10 seconde (de oudere generatie slimme meters). Die werken wat minder goed..
- de nieuwere slimme meters hebben een verversing van elke seconde. Dat moet prima te doen zijn denk ik.
- Mijn victron XXXX-CT (kutnaam) unit heeft een verversing van 5x per seconde.
dus heb je een oudere slimme meter: dan werkt het zeer matig. heb je een nieuwere slimme meter dan kan het best prima werken.
En dan nog een laatste, niet zozeer performance, maar wel beheer gerelateerd: bij elke update moet je checken of de P1 data nog binnen komt in venus OS. en eventueel moet je dat dan fixen. Kan zijn dat dat je ook wat geld waard is (mij wel)
Helder, ik heb een nieuwe slimme meter de versie ratio zal inderdaag ongeveer 1x per seconde zijn dus dat is prima .prein2 schreef op maandag 9 december 2024 @ 13:41:
het gaat puur om ververs ratio..
- Er zijn slimme meters met een verversratio van elke 10 seconde (de oudere generatie slimme meters). Die werken wat minder goed..
- de nieuwere slimme meters hebben een verversing van elke seconde. Dat moet prima te doen zijn denk ik.
- Mijn victron XXXX-CT (kutnaam) unit heeft een verversing van 5x per seconde.
dus heb je een oudere slimme meter: dan werkt het zeer matig. heb je een nieuwere slimme meter dan kan het best prima werken.
En dan nog een laatste, niet zozeer performance, maar wel beheer gerelateerd: bij elke update moet je checken of de P1 data nog binnen komt in venus OS. en eventueel moet je dat dan fixen. Kan zijn dat dat je ook wat geld waard is (mij wel)
Het risico met updates had ik inderdaad al wel geindentificeerd, dat kan inderdaad best een nadeel zijn.
Vroemt met EV | 10.000WP | 14kWh Thuisaccu | 2x MHI SRK/SRC 35 ZS | LG-WH27s Boiler
Mijn afweging is dat de correctie snelheid van ESS 400 Watt/sec is. Dus als je de waterkoker van 2 kW aanzet, heeft ESS toch een paar seconden nodig om dit bij te regelen.
Alleen bij kleine wijzigingen in het vermogen die binnen 1 seconde plaatsvinden heeft een snellere meter nut.
En voor wat betreft de software updates heb ik de instelling van "if it ain't broke, don't fix it". Ik ben niet van plan om elke software update te installeren. Zit nog op Venus 3.30 waar ik heel tevreden mee ben.
Er moet echt een heel goede reden zijn voor een software update alvorens ik die installeer. En dan neem ik ook de tijd om alle non-victron software bij te werken.
En een vraagje voor @prein2 . Als je batterij op X% SOC staat en je doet niks (ontladen of opladen), blijft de batterij dan op die X waarde staan, of wijzigt die toch na een paar uur?
Ben namelijk benieuwd of dat met de verversingssnelheid te maken heeft, dat bij mij de SOC waarde toch langzaam daalt.
Kia e-niro, smartEVSE, SolarEdge O/W 3/4 kW, Ferroli wpb 90 lt., Daikin 4kW monoblock, Victron MP2-5000 + 15 kWh, gasloos 2023
Als het systeem niks doet is er bij mij nog steeds stand by verbruik van ongeveer 1A. Voornamelijk door de 3 multiplussen. En dus daalt de SoC langzaam.. Ik draai overigens DESS nu in de winter wegens gebrek aan zonopbrengst..
Ik draai eigenlijk altijd trademode. Vandaag werkte DESS weer perfect trouwens. Eindelijk..habbekrats schreef op zondag 8 december 2024 @ 18:00:
@RikHa Ik heb vandaag de dess maar eens in trademode gezet,\. Die greenmode werkt niet lekker, ook balanceren om de 21 dagen trekt meneer zich niets van aan, tekst heeft 4 dagen in beeld gestaan maar naar 100% brengen en balanceren ho maar.
voor morgen staat dit op de planning nu
[Afbeelding]
23 kWp, 80 kWh, 11 kW laden, 17 kW ontladen. Victron VRM
Ik sta voor vandaag op -1 euro sinds de start. Batterij moest eerst flink bijtanken. Morgen zit er meer in vannacht laden en morgen middag in de spits verkopen.RikHa schreef op dinsdag 10 december 2024 @ 21:34:
[...]
Ik draai eigenlijk altijd trademode. Vandaag werkte DESS weer perfect trouwens. Eindelijk..
http://www.pvoutput.org/list.jsp?id=46229&sid=42168
Nou kijk, deze is van de vijfde december:
:strip_exif()/f/image/tBZGa9VjC187Swp2SQt4htla.jpg?f=fotoalbum_large)
Een puinhoop dus. Voor de rest, ja dat heb je goed gezien. Balancing en DESS uitgeschakeld in het weekend vanwege dit gedrag. Pas vanaf vandaag draait DESS weer prima. Vreemd..
23 kWp, 80 kWh, 11 kW laden, 17 kW ontladen. Victron VRM
23 kWp, 80 kWh, 11 kW laden, 17 kW ontladen. Victron VRM
Op 5 december zijn DESS en balancing in gevecht met elkaar.RikHa schreef op dinsdag 10 december 2024 @ 21:48:
[...]
Nou kijk, deze is van de vijfde december:
[Afbeelding]
Een puinhoop dus. Voor de rest, ja dat heb je goed gezien. Balancing en DESS uitgeschakeld in het weekend vanwege dit gedrag. Pas vanaf vandaag draait DESS weer prima. Vreemd..
Balancing wil naar de 100%, maar DESS wil naar een lagere SOC. Met als resultaat laden en ontladen in het zelfde uur.
Lijkt mij een software bug 🐞
Kia e-niro, smartEVSE, SolarEdge O/W 3/4 kW, Ferroli wpb 90 lt., Daikin 4kW monoblock, Victron MP2-5000 + 15 kWh, gasloos 2023
Ik wilde eigenlijk gewoon een kant en klaar pakket bestellen bij frankenergie of een andere. Maar die hebben allemaal niet de mogelijkheid voor UPS, dat staat me toch wel wat tegen...
Daar lijkt het soms wel op inderdaad.Pim57 schreef op dinsdag 10 december 2024 @ 23:51:
[...]
Op 5 december zijn DESS en balancing in gevecht met elkaar.
Balancing wil naar de 100%, maar DESS wil naar een lagere SOC. Met als resultaat laden en ontladen in het zelfde uur.![]()
Lijkt mij een software bug 🐞
23 kWp, 80 kWh, 11 kW laden, 17 kW ontladen. Victron VRM
Kun je mij vertellen hoe je dat gedaan hebt? Iemand vroeg mij zijn PV omvormers vanuit HomeWizard te integreren in Victron maar daar heb ik geen enkele ervaring mee. Is er een stapvoorstap uitleg of zoiets? En kun je andersom ook het ESS systeem (Victron) in HomeWizard zichtbaar maken?revolution-nl schreef op zaterdag 7 december 2024 @ 12:05:
[...]
Inmiddels heb ik mijn HomeWizard P1 en de SMA's ook in de Victron en lijkt alles automatisch te werken via ESS, erg blijf. Daarnaast scheelt het weer een Victron Energymeter a 169 euro met de koppeling van de homewizard
Ja het is verslavend. En ja een oude tablet die toch maar ergens in een laatje ligt, dat zou mooi zijn. Ook dat is typisch Victron om zoiets kostenloos ter beschikking te stellen. Net als DESS bijvoorbeeld.Ik snap nu wel wat ze bedoelen met het Victron virus, geweldig spul ditHeel mooi om te zien hoe kort ESS op de bal zit met bijregelen etc.
Het kriebelt nu wel om een tablet aan de muur te hangen met het v2 dashboard.
[Afbeelding]
.
23 kWp, 80 kWh, 11 kW laden, 17 kW ontladen. Victron VRM
23 kWp, 80 kWh, 11 kW laden, 17 kW ontladen. Victron VRM
Anders maar handmatig ja.
MP II 5000 | 25kWh LFP | Solar 5.4kWp Oost / 1.2kWp Zuid / 1.7kWp West / 0.6kWp Noord | L/L & Cascading L/W WP | Tubbergen
Hoi.
DESS heeft nu een schema voor morgen met inderdaad 2 cycli en €12,50 verkoop en ook €12,50 inkoop, dus gratis dagje morgen!RikHa schreef op woensdag 11 december 2024 @ 14:18:
Victron geeft nog geen schema voor morgen #DESS. Zulke prijzen hebben ze nog nooit gezien. Wordt 2 cycli morgen! Desnoods handmatig..
In denk dat de DESS servers oververhit waren door dit bijzondere scenario!
Kia e-niro, smartEVSE, SolarEdge O/W 3/4 kW, Ferroli wpb 90 lt., Daikin 4kW monoblock, Victron MP2-5000 + 15 kWh, gasloos 2023
Ik heb het nu ook uiteraard maar ik ga even handmatig. Alle gebruikers staan voorlopig op mijn PAP met GC 11,5 ct TLV. DESS gaat uit. Nu 4 uur lang gridsetpoint - 17 kW op SAP (Tibber). Daarna over naar PAP, 6 of 7 uur laden met 11 kW. Keep batteries charged.Pim57 schreef op woensdag 11 december 2024 @ 15:11:
[...]
DESS heeft nu een schema voor morgen met inderdaad 2 cycli en €12,50 verkoop en ook €12,50 inkoop, dus gratis dagje morgen!
In denk dat de DESS servers oververhit waren door dit bijzondere scenario!
23 kWp, 80 kWh, 11 kW laden, 17 kW ontladen. Victron VRM
Je ziet duidelijk dat als je de vermogensafhankelijke efficiëntie in de berekeningen meeneemt je een ander plan krijgt tov een standaard "altijd 10% verlies":
/f/image/c30XgTQfIDTIO20AOZJySV9H.png?f=fotoalbum_large)
Heel simpel gezegd wordt het allemaal wat afgevlakt omdat het prijsverschil rond de piek niet voldoende is om de grotere verliezen te compenseren. Het gaat hier om 3x MPII 8000 icm 45kWh aan opslag.
PV: 49 kWp | ZB: 8kWp | WPs: 3x Pana 7J + Pana 5J + Nibe Savent + Vaillant aroSTOR + Samsung DVM S (L/L) | ESS: 90kWh/24kW + 30kWh/12kW
De andere kant op dus battery-to-grid wordt niet meegerekend.
De battery costs wordt verdeeld over beide kanten (opladen en ontladen). Dus cost per cycle.
Nu heb ik de systeem efficiency van 90% naar 82% gezet en heb ik eenzelfde figuur als jij in je optimized grafiek.😀
[ Voor 26% gewijzigd door Pim57 op 12-12-2024 09:24 ]
Kia e-niro, smartEVSE, SolarEdge O/W 3/4 kW, Ferroli wpb 90 lt., Daikin 4kW monoblock, Victron MP2-5000 + 15 kWh, gasloos 2023
Ik zit over de afgelopen 365 dagen en zo'n 10.000 kWh ook op circa 18% verlies. Met AC en DC PV.Pim57 schreef op donderdag 12 december 2024 @ 09:15:
@Rimco Ik had al uitgevonden dat het standaard verlies van 10% alleen geldt voor grid-to-battery of pv-to-battery.
De andere kant op dus battery-to-grid wordt niet meegerekend.![]()
De battery costs wordt verdeeld over beide kanten (opladen en ontladen). Dus cost per cycle.
Nu heb ik de systeem efficiency van 90% naar 82% gezet en heb ik eenzelfde figuur als jij in je optimized grafiek.😀
Dat is op basis van inverter +MPPT naar batterij. En inverter to grid meting van Victron zelf.
Voor het hoofdrekenen hou ik 20% aan.
Op basis van de tarieven tot nu toe is dat een verlies van circa 6 cent per kWh. De helft van de kosten omdat ik meer moest inlopen en de andere helft omdat ik minder kon verkopen.
Dat is dus niet gelijk aan de battery costs, dit is puur de kosten van het energieverlies.
[ Voor 16% gewijzigd door V_ger op 12-12-2024 09:54 ]
ZP, Gasloos sinds 2017, Nibe F1155, 12.4kWp 30° O/W + 4.4kWp 0°, 3x Victron MP2-5000 + 60 kWh
Ja, zoiets zie ik ook. Ik houd 81% aan voor het makkelijke rekenen, 90% efficiëntie in keer 90% efficiëntie uit is 81% round trip efficiëncy.V_ger schreef op donderdag 12 december 2024 @ 09:48:
[...]
Ik zit over de afgelopen 365 dagen en zo'n 10.000 kWh ook op circa 18% verlies. Met AC en DC PV.
Dat is op basis van inverter +MPPT naar batterij. En inverter to grid meting van Victron zelf.
Voor het hoofdrekenen hou ik 20% aan.
Op basis van de tarieven tot nu toe is dat een verlies van circa 6 cent per kWh. De helft van de kosten omdat ik meer moest inlopen en de andere helft omdat ik minder kon verkopen.
Dat is dus niet gelijk aan de battery costs, dit is puur de kosten van het energieverlies.
De Victron leest de apparaten lokaal uit, in het geval van de PV met modbus en koppelt dus niet met het cloud platform van HomeWizard. Het HomeWizard platform koppelt ook niet met Victron.RikHa schreef op woensdag 11 december 2024 @ 12:36:
[...]
Kun je mij vertellen hoe je dat gedaan hebt? Iemand vroeg mij zijn PV omvormers vanuit HomeWizard te integreren in Victron maar daar heb ik geen enkele ervaring mee. Is er een stapvoorstap uitleg of zoiets? En kun je andersom ook het ESS systeem (Victron) in HomeWizard zichtbaar maken?
[...]
Ik heb twee SMA omvormers, hiervan kon ik eenvoudig modbus inschakelen in het instellingen menu van de SMA, na een modbus LAN scan in Victron werden de omvormers al keurig gevonden.
De Solis en GoodWe omvormer ondersteunen helaas geen Modbus, daar maar eens rustig op zoek naar iets wat wel compatible is
[ Voor 12% gewijzigd door revolution-nl op 12-12-2024 20:49 ]
Vroemt met EV | 10.000WP | 14kWh Thuisaccu | 2x MHI SRK/SRC 35 ZS | LG-WH27s Boiler
Maar het zou wel kunnen.revolution-nl schreef op donderdag 12 december 2024 @ 20:46:
[...]
De Victron leest de apparaten lokaal uit, in het geval van de PV met modbus en koppelt dus niet met het cloud platform van HomeWizard. Het HomeWizard platform koppelt ook niet met Victron.
Ik heb twee SMA omvormers, hiervan kon ik eenvoudig modbus inschakelen in het instellingen menu van de SMA, na een modbus LAN scan in Victron werden de omvormers al keurig gevonden.
De Solis en GoodWe omvormer ondersteunen helaas geen Modbus, daar maar eens rustig op zoek naar iets wat wel compatible is
Je kan de Victron ook laten uitlezen op het internet en toestemming geven dat andere applicaties regelmatig je info ophalen.
Alle info van mijn Victron systeem (en onrechstreeks ook van mijn SMA omvormer gezien deze wordt uitglezen door Victron) wordt dagelijks via het www opgehaald door mijn EnegieID en daar gepubliceerd.
In theorie zou dat - wanneer HW en Victron een overeenkomst afsluiten - dus geen technisch probleem mogen zijn.
Gebruik de volgende code als je de SMA wilt aansturen bij overtallige PV energie in de zomer. Ik heb het werkend gekregen met mijn 2 omvormers. Echter wel met aanpassingen zodat 2 omvormers tegelijkertijd aangestuurd worden.revolution-nl schreef op donderdag 12 december 2024 @ 20:46:
[...]
Ik heb twee SMA omvormers, hiervan kon ik eenvoudig modbus inschakelen in het instellingen menu van de SMA, na een modbus LAN scan in Victron werden de omvormers al keurig gevonden.
https://github.com/hansva....0---Active-Power-Control
4900/4920 Wp ZW + 2520/2100 Wp ZO : SMA STP10.0-3AV-40/STP4.0-3AV-40 : 3xMP2-5000VA : 3xSeplos Mason 280L+42,9kWh : Arotherm VWL125/6+MEH97/6+VIH-RW300/3 : 100 m2 vvw als bijverwarming : Bouwjaar 2008
Thanks! Ik zat er al aan te denken om voor een noodstroom scenarion een omschakelaar te maken waarbij ik de SMA omzet van het grid naar de AC-OUT. Alleen dit was nog een open eindje waar ik geen antwoord op had.Eriko schreef op vrijdag 13 december 2024 @ 08:36:
[...]
Gebruik de volgende code als je de SMA wilt aansturen bij overtallige PV energie in de zomer. Ik heb het werkend gekregen met mijn 2 omvormers. Echter wel met aanpassingen zodat 2 omvormers tegelijkertijd aangestuurd worden.
https://github.com/hansva....0---Active-Power-Control
Vroemt met EV | 10.000WP | 14kWh Thuisaccu | 2x MHI SRK/SRC 35 ZS | LG-WH27s Boiler
Ik kom er alleen niet volledig achter of dess nu inmiddels volledig wordt ondersteund.. Iemand ervaring?
Dan moeten er heel wat kWh tjes doorheen om de nieuwe investering terug te verdienen. Of kan je goed van je MPs af?prein2 schreef op vrijdag 13 december 2024 @ 12:21:
Ik zit te twijfelen om te upgraden naar de multi solar rs. Voornamelijk vanwege hogere efficiency (en dan heb ik weer wat te doen)
Ik kom er alleen niet volledig achter of dess nu inmiddels volledig wordt ondersteund.. Iemand ervaring?
Harold Halewijn noemde in zijn laatste youtube filmpje dat ie ook deze move gemaakt heeft. Een van zijn volgende videos zou daarover gaan.
[ Voor 13% gewijzigd door V_ger op 13-12-2024 15:38 ]
ZP, Gasloos sinds 2017, Nibe F1155, 12.4kWp 30° O/W + 4.4kWp 0°, 3x Victron MP2-5000 + 60 kWh
T gaat niet om terugverdienen. Een man zoekt toch hobbies om zijn tijd te doden.. De ene koopt een dikke game pc, ik overweeg een upgrade van de multiplus naar multi-rs..V_ger schreef op vrijdag 13 december 2024 @ 15:37:
[...]
Dan moeten er heel wat kWh tjes doorheen om de nieuwe investering terug te verdienen. Of kan je goed van je MPs af?
Harold Halewijn noemde in zijn laatste youtube filmpje dat ie ook deze move gemaakt heeft. Een van zijn volgende videos zou daarover gaan.
MAar ik ga inderdaad maar even wachten op de video van @Hhalewijn
(Onlangs de MPII een upgrade gegeven naar de QII - tot medio 2031 financieel nog verplicht grid gebonden).
[ Voor 26% gewijzigd door IvoB2 op 13-12-2024 17:29 ]
- pylontech 5 kwh 48v accu (of 2)
- Victron multiplus 2 gx 48/3000/35
Door de multiplus gx te kiezen wordt een Cerbo volgens mij overbodig. Het enige wat is daardoor mis zijn wat in en uitgangen, verder gelijke functionaliteit?
Correct.ingmar89 schreef op zondag 15 december 2024 @ 09:48:
Door de multiplus gx te kiezen wordt een Cerbo volgens mij overbodig. Het enige wat is daardoor mis zijn wat in en uitgangen, verder gelijke functionaliteit?
Plus dat bij een storing je bij een GX het volledige apparaat verliest en bij afzonderlijke toestellen niet.
Exact mijn setup, let even op dat de utp kabel die je bij je pylontech krijgt niet geschikt is voor de GX. Je hebt een zogenaamde type A kabel nodigingmar89 schreef op zondag 15 december 2024 @ 09:48:
Ik ben me aan het oriënteren op een thuisbatterij. Ik wil de setup vooral heel simpel houden. Ik denk daarom aan de volgende hoofdcomponenten;
- pylontech 5 kwh 48v accu (of 2)
- Victron multiplus 2 gx 48/3000/35
Door de multiplus gx te kiezen wordt een Cerbo volgens mij overbodig. Het enige wat is daardoor mis zijn wat in en uitgangen, verder gelijke functionaliteit?
https://www.victronenergy...ibility:pylontech_phantom
Zo heb ik het ook draaien , hoe ga je de hoofdmeter monitoren. Dit is namelijk wel essentieel voor een mooie werking met ESS.ingmar89 schreef op zondag 15 december 2024 @ 09:48:
Ik ben me aan het oriënteren op een thuisbatterij. Ik wil de setup vooral heel simpel houden. Ik denk daarom aan de volgende hoofdcomponenten;
- pylontech 5 kwh 48v accu (of 2)
- Victron multiplus 2 gx 48/3000/35
Door de multiplus gx te kiezen wordt een Cerbo volgens mij overbodig. Het enige wat is daardoor mis zijn wat in en uitgangen, verder gelijke functionaliteit?
Vroemt met EV | 10.000WP | 14kWh Thuisaccu | 2x MHI SRK/SRC 35 ZS | LG-WH27s Boiler
Ik heb een p1 meter die ik uitleest met home assistant. Ik dacht dat het mogelijk zou moeten zijn om dat door te sturen via nodered of mqtt oid, maar dat weet ik niet zeker. Indien niet wilde ik zon losse 3 fasen meter van Victron in de groepenkast plaatsen.revolution-nl schreef op zondag 15 december 2024 @ 12:00:
[...]
Zo heb ik het ook draaien , hoe ga je de hoofdmeter monitoren. Dit is namelijk wel essentieel voor een mooie werking met ESS.
Dat was ook mijn eerste idee, maar is toch nog wel lastiger als je werkt, uiteindelijk heb ik mijn homewizard p1 meter erin gezet, als je dan ziet hoe mooi ESS vanzichzelf werkt dan zou ik altijd adviseren om het via die route te doen. Een losse Victron meter is dan wel gewoon het mooist.ingmar89 schreef op zondag 15 december 2024 @ 12:23:
[...]
Ik heb een p1 meter die ik uitleest met home assistant. Ik dacht dat het mogelijk zou moeten zijn om dat door te sturen via nodered of mqtt oid, maar dat weet ik niet zeker. Indien niet wilde ik zon losse 3 fasen meter van Victron in de groepenkast plaatsen.
Vroemt met EV | 10.000WP | 14kWh Thuisaccu | 2x MHI SRK/SRC 35 ZS | LG-WH27s Boiler
Hier dezelfde setup uiteindelijk wel geswitcht van P1 naar Victron energie meter voor betere (stabieler) werking van de Victron. Deze zit rechtstreeks op de router geprikt ipv Wifi wat ook scheelt.revolution-nl schreef op zondag 15 december 2024 @ 12:57:
[...]
Dat was ook mijn eerste idee, maar is toch nog wel lastiger als je werkt, uiteindelijk heb ik mijn homewizard p1 meter erin gezet, als je dan ziet hoe mooi ESS vanzichzelf werkt dan zou ik altijd adviseren om het via die route te doen. Een losse Victron meter is dan wel gewoon het mooist.
Ik las ergens dat de laatste sneller reageert?
ET 340 zou ik niet doen. Die telt niet correct voor hoe we hier in NL stroom afrekenen. Ik heb hem zelf, werkt ook prima maar de totalen in VRM zijn dus niet correct.ingmar89 schreef op zondag 15 december 2024 @ 14:25:
En wat zijn de de ervaringen met de meters, ET340 (via usb-rs485) of VM-3P75CT via ethernet (of can?)
Ik las ergens dat de laatste sneller reageert?
Een EM 340 24 of de nieuwere EM 5xx zou kunnen, evenals dat Victron apparaat.
Wat de toegevoegde waarde van het sneller reageren is weet ik niet. De Victrons zijn sowieso beperkt in de op/afregelsnelheid.
[ Voor 11% gewijzigd door V_ger op 15-12-2024 22:12 ]
ZP, Gasloos sinds 2017, Nibe F1155, 12.4kWp 30° O/W + 4.4kWp 0°, 3x Victron MP2-5000 + 60 kWh
Een hele andere vraag. Voor het instellen van de multiplus 2 gx heb je daarvoor nou wel of geen usb mk3 kabel voor nodig? Ik krijg het idee dat alles via ethernet kan, maar er wordt toch vaak naar de mk3 usb kabel verwezen.
Via VRM kan je de config downloaden die kan je via VE Config aanpassen en vervolgens weer uploaden. USB Kabel heb je dus niet nodigingmar89 schreef op zondag 15 december 2024 @ 18:56:
Ik ga het gewoon eerst maar proberen met grid via p1 -> home assistant -> mqtt (multiplus)
Een hele andere vraag. Voor het instellen van de multiplus 2 gx heb je daarvoor nou wel of geen usb mk3 kabel voor nodig? Ik krijg het idee dat alles via ethernet kan, maar er wordt toch vaak naar de mk3 usb kabel verwezen.
Vroemt met EV | 10.000WP | 14kWh Thuisaccu | 2x MHI SRK/SRC 35 ZS | LG-WH27s Boiler
Volgende week komen mijn 3 multiplussen voor een 3 fasen opstelling. En ik had gedacht dat ik dat remote via de cerbo kon doen zonder die mk3.prein2 schreef op zondag 15 december 2024 @ 19:56:
Het enige waar je de mk3 voor nodig hebt is het eenmalig instellen van 3 fasen..
Moet ik toch nog zo’n kabeltje kopen voor een eenmalige actie
Als iemand zo’n mk3 over heeft mag ie een pm sturen.
Kia e-niro, smartEVSE, SolarEdge O/W 3/4 kW, Ferroli wpb 90 lt., Daikin 4kW monoblock, Victron MP2-5000 + 15 kWh, gasloos 2023
Vraag je leverancier om dit voor je te doen voor de aflevering.Pim57 schreef op maandag 16 december 2024 @ 00:30:
Volgende week komen mijn 3 multiplussen voor een 3 fasen opstelling. En ik had gedacht dat ik dat remote via de cerbo kon doen zonder die mk3.
Als het goed is zal hij de apparaten testen en verder configureren (voor NL etc).
Mijn leverancier heeft toegang op afstand voor monitoring en updates enz.
[ Voor 8% gewijzigd door MJ de Bruijn op 16-12-2024 08:54 ]
Huren een optie? https://www.marktplaats.n...-mk3-usb-ve-bus-interfacePim57 schreef op maandag 16 december 2024 @ 00:30:
Als iemand zo’n mk3 over heeft mag ie een pm sturen.
Je mag de mijne lenen, omgeving amersfoort. PM me maar als je interesse hebt.Pim57 schreef op maandag 16 december 2024 @ 00:30:
[...]
Volgende week komen mijn 3 multiplussen voor een 3 fasen opstelling. En ik had gedacht dat ik dat remote via de cerbo kon doen zonder die mk3.
Moet ik toch nog zo’n kabeltje kopen voor een eenmalige actie.
Als iemand zo’n mk3 over heeft mag ie een pm sturen.
Ik heb er wel 1 te leen, omgeving Utrecht. PM maar als je hem nodig hebt.Pim57 schreef op maandag 16 december 2024 @ 00:30:
[...]
Volgende week komen mijn 3 multiplussen voor een 3 fasen opstelling. En ik had gedacht dat ik dat remote via de cerbo kon doen zonder die mk3.
Moet ik toch nog zo’n kabeltje kopen voor een eenmalige actie.
Als iemand zo’n mk3 over heeft mag ie een pm sturen.
12*440 oost/west 9*375 oost 9*375 zuid 6*375 west 6*425 zuid
Ik heb mijn leverancier nkon gevraagd, maar zij doen geen configuraties.MJ de Bruijn schreef op maandag 16 december 2024 @ 08:52:
[...]
Vraag je leverancier om dit voor je te doen voor de aflevering.
Als het goed is zal hij de apparaten testen en verder configureren (voor NL etc).
Mijn leverancier heeft toegang op afstand voor monitoring en updates enz.
En iedereen bedankt voor het aanbieden/lenen van een mk3 interface
Mocht er nog iemand in de buurt van Hoofddorp zo’n mk3 hebben, dan kan die nog reageren met pm.
Er zijn zo te zien heel wat eenmalig gebruikte mk3’s in Nederland!
Kia e-niro, smartEVSE, SolarEdge O/W 3/4 kW, Ferroli wpb 90 lt., Daikin 4kW monoblock, Victron MP2-5000 + 15 kWh, gasloos 2023
De waarde van je zekering aan de AC-in zijde.Jeroennus schreef op maandag 16 december 2024 @ 16:58:
Kan iemand mij vertellen wat een goede waarde is voor de Netbegrenzing bij laden?
Ik heb een enkelfase opstelling (25A) met de Multiplus met alle load aan de AC1 kant.
[Afbeelding]
Ik heb 3x25A, maar de MP zit achter een 16A alamat, dus deze limiet is 16A.
Onder het ESS menu kan je nog een waarde opgeven voor peak shaving. Daar vul je de waarde van je hoofdzekering in. Of iets lager als dat je beter zint.
ZP, Gasloos sinds 2017, Nibe F1155, 12.4kWp 30° O/W + 4.4kWp 0°, 3x Victron MP2-5000 + 60 kWh
Je kunt als je geen ess gebruikt ook het vermogen opgeven in de remote console. Gebruik je ess dan moet je het daar invullen.Jeroennus schreef op maandag 16 december 2024 @ 16:58:
Kan iemand mij vertellen wat een goede waarde is voor de Netbegrenzing bij laden?
Ik heb een enkelfase opstelling (25A) met de Multiplus met alle load aan de AC1 kant.
[Afbeelding]
http://www.pvoutput.org/list.jsp?id=46229&sid=42168
Weet iemand hier misschien het correcte antwoord op?vanWalsum schreef op zondag 15 december 2024 @ 23:12:
Helaas ben ik per vandaag, moet nog 1,5 maand, mijn salderen grens over gegaan. Dit betekent toch dat ik de inkoopkosten en energiebelasting niet meer kan verrekenen? Mijn jaar loopt tot februari. Hoe pas ik de sell formule aan zodat de rekensom in DESS blijft kloppen? Leverancier is de ANWB.
[Afbeelding]
[Afbeelding]
Als over je saldeer volume bent gegaan, krijg je alleen nog de kale marktprijs.vanWalsum schreef op dinsdag 17 december 2024 @ 21:27:
[...]
Weet iemand hier misschien het correcte antwoord op?
De formule wordt dus heel eenvoudig enkel “p” bij verkoop.
[ Voor 3% gewijzigd door Pim57 op 17-12-2024 22:28 ]
Kia e-niro, smartEVSE, SolarEdge O/W 3/4 kW, Ferroli wpb 90 lt., Daikin 4kW monoblock, Victron MP2-5000 + 15 kWh, gasloos 2023
Een quatro met IP65 rating? 🤡Jeroennus schreef op woensdag 18 december 2024 @ 12:40:
[Afbeelding]
Hulde aan de front-end designer van Victron! :-)
ZP, Gasloos sinds 2017, Nibe F1155, 12.4kWp 30° O/W + 4.4kWp 0°, 3x Victron MP2-5000 + 60 kWh
Oja, en welke oplader kan ik het best kopen?
[ Voor 17% gewijzigd door broekieman op 21-12-2024 18:50 ]
Dan zal je eerst moeten weten hoe ver ze opgeladen zijn, boven de 40% kan je ze wel even laten staan. Welke lader kan ik niet beantwoorden, geen idee wat je gekocht hebt, wat je wil gaan doen en wat je nog meer in huis hebt. Meestal zoek je dat uit voor je zoiets koopt.broekieman schreef op zaterdag 21 december 2024 @ 18:49:
Ik heb 3 batterijen ontvangen via Ali Baba. Ze zijn elk 15 kwh. Hoe lang kan ik deze opslaan zonder te (bij) laden?
Oja, en welke oplader kan ik het best kopen?
Je stelt je vraag nu in het Victron topic, is dat het merk waar je verder mee wilt?
Eltek Flatpack HE.broekieman schreef op zaterdag 21 december 2024 @ 23:07:
Ik heb al 2x 15 kW met victron voor eigen gebruik. De 3 zijn met Jk bms en eve cellen. Wie weet welke betaalbare lader ik kan gebruiken voor 52 volt.
Is te programmeren met CAN Of via een leuke integratie met Home Assist. https://github.com/taHC81...main/ESP32-ELTEK-CAN.yaml
DutchRFshop heeft een paar gebruikte liggen.
Is zelfs mij gelukt
Minder duidelijk:
- De FlatPack kent een paar revisies met totaal andere connectoren achterop.
- Spanning kun je default instellen (dus na stroomonderbreking onthoudt deze de nieuwe spanning) maar de stroom niet. Ding levert 60A.....
- Inlogcode op CAN verschilt per revisie maar is wel te vinden met Google.
- De ventilatoren maken een serieus irritant geluid!
Mijn plan : met een kleine omweg "handelen" op de onbalansmarkt via Tibber : ik ga de laders voeden via mijn laadpaal, die door Tibber wordt aangestuurd. Dus GridRewards
Victron set krijgt dan DNC / DND via een 12V uitgang op de FlatPacks.
Edit voor de zekerheid: 52V laden is wat weinig voor 16S LFP, 55,2V is een betere waarde.
[ Voor 3% gewijzigd door AquaPlanning op 22-12-2024 11:38 ]
2 x Panasonic warmtepomp 5kW, 800 liter boiler, 48 heatpipes, 18 kWp PV, Zero DSR, E-ProAce, bezig met 48V 45 kWh Victron 3 fase, VETUS E-line 22 kWh in 11m zeilboot.te weinig gebruik.
Victron multiplus. Klinkt misschien gek, maar er zijn simpelweg weinig acculader voor dit voltage. De multiplus is daarom als simpele acculader ook gewoon de beste. Kies bv een multiplus 48/3000.. Kost weinig. 544€ bij nkon.. Of 575 voor degx versie, kun je nog laden met can communicatie ook.. Veel goedkoper wordt 't simpelweg niet, zeker niet als je bij Ali weg wil blijven..broekieman schreef op zondag 22 december 2024 @ 11:56:
Leuke reactie, maar ik zoek gewoon een eenvoudige acculader van 55 volt die batterijen in goede conditie houdt voordat ik ze kan verkopen.
[ Voor 15% gewijzigd door prein2 op 22-12-2024 12:19 ]
Heb je dit al aan de praat?
Want hoe regel je dan dat de SOC van je gesimuleerde auto goed meewerkt?
Kia e-niro, smartEVSE, SolarEdge O/W 3/4 kW, Ferroli wpb 90 lt., Daikin 4kW monoblock, Victron MP2-5000 + 15 kWh, gasloos 2023
Heb een 15kWh accu gebouwd met JK BMS en een MPII 48/3000GX erbij gekocht. Aansturing gaat via HA gebeuren. Er is al een Nexus actief is hier dus kijken naar teruglevering/afname gaat niet lukken.
Kan mooi alles bekijken/bedienen via VRM portaal en ook in HA is de boel zichtbaar.
Inmiddels de accu aan het laden maar CAN kabel zit er nog niet tussen dus voorzichtig aan nog. Nog niet helemaal gewend met alle instellingen, het is wel de bedoeling dat hij stopt met laden als de batterij vol is natuurlijk;-)
In HA het ESS ACpowersetpoint aanpassingen voile, laden of ontladen :-).
All electric! 8500Wp / Vaillant l/w 7kW / 2x Daikin l/l 2.5kW / Atlantic 200l / Nexus 20kWh / Victron 32kWh
Welkom bij de club, je bent nog wel wat belangrijks vergeten; je signature aanpassenthido schreef op zondag 22 december 2024 @ 16:19:
Sinds vandaag een nieuwe Victron gebruiker erbij ;-)
Heb een 15kWh accu gebouwd met JK BMS en een MPII 48/3000GX erbij gekocht. Aansturing gaat via HA gebeuren. Er is al een Nexus actief is hier dus kijken naar teruglevering/afname gaat niet lukken.
Kan mooi alles bekijken/bedienen via VRM portaal en ook in HA is de boel zichtbaar.
Inmiddels de accu aan het laden maar CAN kabel zit er nog niet tussen dus voorzichtig aan nog. Nog niet helemaal gewend met alle instellingen, het is wel de bedoeling dat hij stopt met laden als de batterij vol is natuurlijk;-)
In HA het ESS ACpowersetpoint aanpassingen voile, laden of ontladen :-).
Tibber heeft een optie voor auto's die niet geïntegreerd zijn. Je geeft dan zelf aan hoeveel kWh je accu is, en bij iedere keer aansluiten geef je aan wat de huidige SOC is. Tijd tot "vertrek" moet je altijd handmatig ingeven.Pim57 schreef op zondag 22 december 2024 @ 13:26:
@AquaPlanning dat plan van jou heb ik ook (met een kleine omweg "handelen" op de onbalansmarkt via Tibber : ik ga de laders voeden via mijn laadpaal, die door Tibber wordt aangestuurd. Dus GridRewards).
Heb je dit al aan de praat?
Want hoe regel je dan dat de SOC van je gesimuleerde auto goed meewerkt?
Daar kun je dus prima mee spelen voor een optimale opbrengst! Zie Tibbe "Slim opladen voor je gasten"
Enige wat ik nog niet onder controle heb: Tibber regelt af en toe de paal af op 7 kW ipv het maximale van 11 kW. Dat is prima uit te lezen via het PWM signaal maar ik denk dat ik voorlopig de Eltek's even terugregel op 7 kW. Geeft me ook de kans om met de infraroodcamera te controleren wat de temperaturen van alle kabels en kabelovergangen worden.
2 x Panasonic warmtepomp 5kW, 800 liter boiler, 48 heatpipes, 18 kWp PV, Zero DSR, E-ProAce, bezig met 48V 45 kWh Victron 3 fase, VETUS E-line 22 kWh in 11m zeilboot.te weinig gebruik.
Goed gevonden van je!AquaPlanning schreef op zondag 22 december 2024 @ 22:07:
[...]
Tibber heeft een optie voor auto's die niet geïntegreerd zijn. Je geeft dan zelf aan hoeveel kWh je accu is, en bij iedere keer aansluiten geef je aan wat de huidige SOC is. Tijd tot "vertrek" moet je altijd handmatig ingeven.
Daar kun je dus prima mee spelen voor een optimale opbrengst! Zie Tibbe "Slim opladen voor je gasten"
Enige wat ik nog niet onder controle heb: Tibber regelt af en toe de paal af op 7 kW ipv het maximale van 11 kW. Dat is prima uit te lezen via het PWM signaal maar ik denk dat ik voorlopig de Eltek's even terugregel op 7 kW. Geeft me ook de kans om met de infraroodcamera te controleren wat de temperaturen van alle kabels en kabelovergangen worden.
Dit is inderdaad uitvoerbaar. Welke laadpaal gebruik jij hiervoor?
Ben ook wel benieuwd of er al andere Victron gebruikers zijn die zoiets werkend hebben.
Kia e-niro, smartEVSE, SolarEdge O/W 3/4 kW, Ferroli wpb 90 lt., Daikin 4kW monoblock, Victron MP2-5000 + 15 kWh, gasloos 2023
En uiteraard werkte de softwareknop "vergrendeling opheffen" niet.
Als er geen stekker inzit dan kun je het lipje heel simpel van het asje schuiven.
Paal doet het overigens prima met fabriekskabels. Alleen mijn eigengebouwde kabel blijft af en toe vastzitten. Maar dat is net de kabel die ik nodig heb om de laders te voeden.
Gisteravond eerste test: werkte prima!
2 x Panasonic warmtepomp 5kW, 800 liter boiler, 48 heatpipes, 18 kWp PV, Zero DSR, E-ProAce, bezig met 48V 45 kWh Victron 3 fase, VETUS E-line 22 kWh in 11m zeilboot.te weinig gebruik.
Interessant idee! Hoe ziet je kabel opstelling er dan precies uit? Volgens mij regelt de auto normaal het vermogen, hoe gaan je opladers daar mee om? Die zullen vast het CP signaal niet uit kunnen lezen?AquaPlanning schreef op dinsdag 24 december 2024 @ 21:04:
Paal doet het overigens prima met fabriekskabels. Alleen mijn eigengebouwde kabel blijft af en toe vastzitten. Maar dat is net de kabel die ik nodig heb om de laders te voeden.
Gisteravond eerste test: werkte prima!
YouTube: Integrate Victron Into Home Assistant Using MQTT (bi-directionally!)
http://www.pvoutput.org/list.jsp?id=46229&sid=42168
https://communityarchive....vailable-for-testing.html
Ik krijg wel data in een lxccontainer met telegraf-influxdb
maar niet goed, ook nog geen connectie naar influx.
morgen verder
http://www.pvoutput.org/list.jsp?id=46229&sid=42168
Je moet een keepalive sturen elke minuut
Anders werkt mqtt niet meer.
https://gist.github.com/K...te-a-keepalive-automation
Volledige:
https://community.home-as...itches-and-numbers/527931
[ Voor 5% gewijzigd door Hvdbnl op 25-12-2024 23:33 ]
All electric | 6500Wp zon | 15kWh accu | 54 kWh E-2008 | 3x MP2 3000 | Hewalex & spaarpomp | Hewalex 300L Boiler | Proxmox & Home automation
thanks @ingmar89
Ik heb een Multiplus II GX met daarop de P1-meter, JK-BMS en mijn Growatt inverter aangesloten via MQTT.
:strip_exif()/f/image/2DNAOzYnNrT5LW7CYmV1lKXP.png?f=user_large)
De P1-meter en Growatt worden correct herkent door de Multiplus (volgens mij):
:strip_exif()/f/image/lMIXEKVg84iWjAJkFq7kIdvM.png?f=user_large)
Het Helaas lukt het mij niet om ESS aan te zetten, hierbij de VE config:
1
2
3
4
5
6
7
8
9
10
11
12
13
14
15
16
17
18
19
20
21
22
23
24
25
26
27
28
29
30
31
32
33
34
35
36
37
38
39
40
41
42
43
44
45
46
47
48
49
50
51
52
53
54
55
56
57
58
59
60
61
62
63
64
65
66
67
68
69
70
71
72
73
74
75
76
77
78
79
80
81
82
83
84
85
86
87
88
89
90
91
92
93
94
95
96
97
98
99
100
101
102
103
104
105
106
107
108
109
110
111
| TAB: General
System frequency 50Hz
Shore current 32.0 A
Overruled by remote checked
Dynamic current limiter unchecked
External current sensor connected (see manual) unchecked
State of charge when Bulk finished 95.0 %
Battery capacity 100 Ah
Charge efficiency 0.95
TAB: Grid
Country / grid code standard Europe: EN50549-1:2019
AC input 1 Above selected gridcode plus LOM B (compliant)
TAB: European grid code settings
Use Aux1 as disable FeedIn signal checked
Maximum AC current for charge or feed in 100.0 %
Maximum generated apparant power 100.0 %
connect waiting time 60 s
connect power ramp 0.0 seconds
low frequency connect value 49.500 Hz
high frequency connect value 50.100 Hz
low voltage connect value 85.00 % Un
high voltage connect value 110.00 % Un
re-connect waiting time 60 s
re-connect power ramp 600.0 seconds
low frequency re-connect value 49.500 Hz
high frequency re-connect value 50.200 Hz
low voltage re-connect value 85.00 % Un
high voltage re-connect value 110.00 % Un
rise-in-voltage protection U> 110.00 % Un
under voltage stage 1 85.00 % Un
under voltage stage 1 delay 0.50 s
over voltage stage 1 115.00 % Un
over voltage stage 1 delay 0.50 s
under frequency stage 1 47.500 Hz
under frequency stage 1 delay 30.00 s
over frequency stage 1 52.700 Hz
over frequency stage 1 delay 30.00 s
under voltage stage 2 80.00 % Un
under voltage stage 2 delay 0.20 s
over voltage stage 2 120.00 % Un
over voltage stage 2 delay 0.20 s
under frequency stage 2 47.000 Hz
under frequency stage 2 delay 0.20 s
over frequency stage 2 53.000 Hz
over frequency stage 2 delay 0.20 s
P(f>) start frequency 50.200 Hz
P(f>) stop frequency 50.200 Hz
P(f>) start delay 0.00 s
P(f>) stop delay 30.00 s
P(f>) droop 5.00 %
P(f<) start frequency 49.800 Hz
P(f<) stop frequency 49.800 Hz
P(f<) start delay 0.00 s
P(f<) stop delay 30.00 s
P(f<) droop 5.00 %
P(U) response Not used
Reactive power regulation Use a fixed Cos Phi
Filter time for reactive power 3.3 s
Cos phi 1.00
Use lock-in/out unchecked
TAB: Inverter
PowerAssist unchecked
Inverter output voltage 230 V
Inverter DC shut-down voltage 37.20 V
Inverter DC restart voltage 43.60 V
Low DC alarm level 43.60 V
Do not restart after short-circuit (VDE 2510-2 safety) unchecked
enable AES unchecked
TAB: Charger
Enable charger checked
Weak AC input unchecked
Stop after excessive bulk unchecked
Lithium batteries checked
Disable VSense (for diagnostic purposes) unchecked
Configured for VE.Bus BMS unchecked
Charge curve Fixed
Absorption voltage 56.80 V
Float voltage 54.00 V
Charge current 35 A
Repeated absorption time 1.00 Hr
Repeated absorption interval 7.00 Days
Absorption time 1 Hr
TAB: Virtual switch
TAB: Usage
Virtual switch usage Do not use VS
TAB: Assistants
TAB: Assistant Configuration
ESS (Energy Storage System) (size:1012)
*) System uses LiFePo4 with other type BMS
(This can be either a BMS connected via CAN bus or a BMS system in which the
batteries are protected from high/low cell voltages by external equipment.)
*) The battery capacity of the system is 100 Ah.
*) Sustain voltage 50.00 V.
*) Cut off voltage for a discharge current of:
0.005 C= 52.00 V
0.25 C= 50.00 V
0.7 C= 49.20 V
2 C= 48.00 V
*) Inverting is allowed again when voltage rises 1.20 V above cut-off(0).
*) Relevant VEConfigure settings:
- Battery capacity 100 Ah.
- PowerAssist unchecked
- Lithium batteries checked
- Dynamic current limiter unchecked
- Storage mode unchecked
Total size of all assistants including the required
(hidden) system assistants is: 1071
TAB: Advanced
limit internal charger to prioritize other energy sources unchecked |
Heeft iemand een idee wat er fout gaat?
edit: of werkt ESS alleen met Victron apparatuur?
Je kunt op alle vier posities van dynamic cutoff 47 Volt doen.
[ Voor 27% gewijzigd door Pim57 op 27-12-2024 18:21 ]
Kia e-niro, smartEVSE, SolarEdge O/W 3/4 kW, Ferroli wpb 90 lt., Daikin 4kW monoblock, Victron MP2-5000 + 15 kWh, gasloos 2023
Ik heb het inmiddels werkendHvdbnl schreef op woensdag 25 december 2024 @ 23:32:
Dat is er inderdaad niet meer.
Je moet een keepalive sturen elke minuut
Anders werkt mqtt niet meer.
https://gist.github.com/K...te-a-keepalive-automation
Volledige:
https://community.home-as...itches-and-numbers/527931
influxdb met telegraf
en de verassing, mqtt polling aanzetten in node-red van victron.
ik snap niet van Victron dat je niet even in het menu een vinkje kan zetten keep alive.
1
2
3
4
5
6
7
8
9
10
11
12
13
14
15
16
17
18
19
20
21
22
23
24
25
26
27
28
29
30
31
32
33
34
35
36
37
38
39
40
41
42
43
44
45
46
47
48
49
50
51
52
53
54
55
56
57
58
59
60
61
62
63
64
65
66
67
68
69
70
71
72
73
74
75
76
77
78
79
80
81
82
83
84
85
86
87
88
89
90
91
92
93
94
95
96
97
98
99
100
101
102
103
104
105
106
107
108
109
110
111
112
113
114
115
116
117
118
119
120
121
122
123
124
125
126
127
128
129
| {
"id": "e5a46eb9e627d84c",
"type": "mqtt in",
"z": "02eaf0ea99477a1e",
"name": "",
"topic": "N/Victron-id-hier/heartbeat",
"qos": "2",
"datatype": "auto-detect",
"broker": "b75a46d7be4d85fd",
"nl": false,
"rap": true,
"rh": 0,
"inputs": 0,
"x": 290,
"y": 340,
"wires": [
[
"1abe1f7a1651a385"
]
]
},
{
"id": "1abe1f7a1651a385",
"type": "debug",
"z": "02eaf0ea99477a1e",
"name": "serial",
"active": true,
"tosidebar": true,
"console": false,
"tostatus": false,
"complete": "payload",
"targetType": "msg",
"statusVal": "",
"statusType": "auto",
"x": 590,
"y": 340,
"wires": []
},
{
"id": "74a1dcf729ace9e3",
"type": "mqtt out",
"z": "02eaf0ea99477a1e",
"name": "",
"topic": "R/Victron-id-hier/keepalive",
"qos": "",
"retain": "",
"respTopic": "",
"contentType": "",
"userProps": "",
"correl": "",
"expiry": "",
"broker": "b75a46d7be4d85fd",
"x": 380,
"y": 440,
"wires": []
},
{
"id": "372cfc32.bcd244",
"type": "inject",
"z": "02eaf0ea99477a1e",
"name": "",
"props": [
{
"p": "payload"
},
{
"p": "topic",
"vt": "str"
}
],
"repeat": "30",
"crontab": "",
"once": false,
"onceDelay": "",
"topic": "",
"payload": "",
"payloadType": "date",
"x": 190,
"y": 540,
"wires": [
[
"6c63c499.ce3adc",
"74a1dcf729ace9e3"
]
]
},
{
"id": "6c63c499.ce3adc",
"type": "debug",
"z": "02eaf0ea99477a1e",
"name": "",
"active": true,
"console": "false",
"complete": "false",
"x": 450,
"y": 540,
"wires": []
},
{
"id": "b75a46d7be4d85fd",
"type": "mqtt-broker",
"name": "",
"broker": "jou vrm ip",
"port": "1883",
"clientid": "",
"autoConnect": true,
"usetls": false,
"protocolVersion": "5",
"keepalive": "30",
"cleansession": true,
"autoUnsubscribe": true,
"birthTopic": "",
"birthQos": "0",
"birthRetain": "false",
"birthPayload": "",
"birthMsg": {},
"closeTopic": "",
"closeQos": "0",
"closeRetain": "false",
"closePayload": "",
"closeMsg": {},
"willTopic": "",
"willQos": "0",
"willRetain": "false",
"willPayload": "",
"willMsg": {},
"userProps": "",
"sessionExpiry": ""
} |
Alleen nog niet tevreden hoe het in influxdb komt
in telegraf heb ik onderstaand staan
1
2
3
4
5
6
7
8
9
10
11
12
13
14
15
16
| [[inputs.mqtt_consumer]]
servers = ["tcp://jou vrm ip:1883"]
## Topics that will be subscribed to.
topics = [
"N/+/#",
]
data_format = "json"
## Enable extracting tag values from MQTT topics
## _ denotes an ignored entry in the topic patht
[[inputs.mqtt_consumer.topic_parsing]]
topic = "N/+/#"
# measurement = "measurement/_/_/_"
tags = "_/instance/" |
[ Voor 5% gewijzigd door habbekrats op 28-12-2024 11:16 ]
http://www.pvoutput.org/list.jsp?id=46229&sid=42168
Ik heb in mijn systeem 2x een 3 fase pv omvormer zitten. Hiervoor gebruik ik 2 HW meters die er al zaten. Deze lees ik met Node-red uit mbv het "dbus-mqtt-pv" script. Dit werkt op zich prma, de totale opwek klopt. Echter wordt deze op fase 1 gezet. Het script lijkt wel vor 3 fase geschikt, maar het lukt me niet L2 en L3 toe te voegen. Is iemand dit gelukt toevallig? Groet, Roger
Je kun debug labeltjes aan elke waarde hangen in node red om te kijken wat er uitkomt dacht ik.RogerJ75 schreef op zaterdag 28 december 2024 @ 10:27:
Goedendag,
Ik heb in mijn systeem 2x een 3 fase pv omvormer zitten. Hiervoor gebruik ik 2 HW meters die er al zaten. Deze lees ik met Node-red uit mbv het "dbus-mqtt-pv" script. Dit werkt op zich prma, de totale opwek klopt. Echter wordt deze op fase 1 gezet. Het script lijkt wel vor 3 fase geschikt, maar het lukt me niet L2 en L3 toe te voegen. Is iemand dit gelukt toevallig? Groet, Roger
http://www.pvoutput.org/list.jsp?id=46229&sid=42168
Er staan meer dan 1600 variabelen in Influx terwijl ik er waarschijnlijk een stuk of 60 wil gebruiken.
De truuk is de victron integratie in nodered gebruiken en rechtstreeks naar influxdb.
In grafana van HA werkt dit nu. Nu nog even uitzoeken hoe ik bv een actuele waarde als sensor kan gebruiken. Probleem is dat er al een (kleine) influxdb draait in HA en een integratie mag je maar 1 x installeren.
http://www.pvoutput.org/list.jsp?id=46229&sid=42168
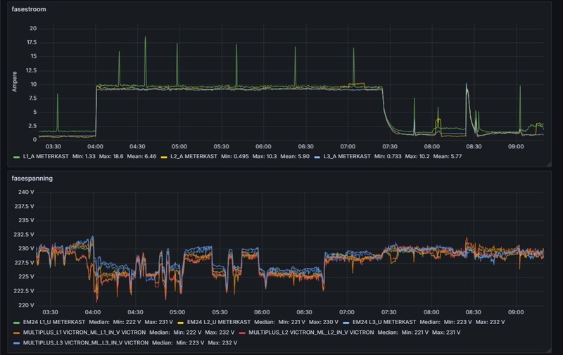
Gisteren had ik de batterij helemaal opgeladen om te balanceren en voor SoC kalibratie. Maar daarna had ik hem weer aangezet en maar het viel mij op dat hij het vermogen niet naar 0 regelde, door wat testen kwam ik erachter dat het peakshaving was, dat werkt dus niet zoals je zou verwachten.
Hier onder zie je dat de accu 93% is dus hij zou het grid gewoon naar 0 moeten regelen maar omdat peakshaving op 7A (maximum system import) staat ingesteld levert de multiplussen dus niet meer dan 3x7A.
:strip_exif()/f/image/ft348TeIYsnu80Jo7k5sbK9g.jpg?f=fotoalbum_large)
Daarna de peakshaving op 23A gezet en werkt het weer als normaal.
:strip_exif()/f/image/Bo084Sw6LHUX40DHioR7uw1w.jpg?f=fotoalbum_large)
Peakshaving staat op always ingesteld en ESS tot 35% SoC limiet.
Of ik doe iets fout of peakshaving werkt alleen op de inputs van de Multis en niet op de grid meter. Als de totale load minder is als 3x7A dan regelt hij wel naar 0.
AMD 5950x || Asus VIII Dark Hero || G.Skill Trident Z Neo 2x16GB C16-16-16-36 || EVGA FTW3 3080 Ultra || 2x WD SN850 1TB || Corsair HX850i
:strip_exif()/f/image/JQc9EKFbNcQQqeLH8SUZi13L.jpg?f=fotoalbum_large)
:strip_exif()/f/image/KYdZoz4dtFHa3cePK3hy1SML.jpg?f=fotoalbum_large)
:strip_exif()/f/image/KSqWAj90PMbnrx2Z87qM6JCD.jpg?f=fotoalbum_large)
/f/image/ydRNwO8fwzg9LRvZtx5ICgWh.png?f=fotoalbum_large)
:strip_exif()/f/image/dnqEihpkB13DQLpu8QCZ0sfM.jpg?f=fotoalbum_large)