A290GTS EV, PV 14,99kWp, Ekrano, 70kWh Pylontech, 3xVictron MP8000, M5stack, MQTT
Script doet hier weinig.V_ger schreef op maandag 9 september 2024 @ 19:53:
Haha, ja dat zou ik ook wel willen weten. Ziet er leuk uit zo'n lynx, maar kwa functionaliteit wel een tegenvaller. Een gewone smartshunt was achteraf gezien een betere keuze geweest... Nu is het meer een veredelde zekeringhouder.
Ik zag laatst wel een GitHub ding langskomen die de kWh waardes van de lynx shunt aan het ve.bus systeem toevoegd.
Misschien was het voor pylontech. Weet het niet meer. Anders moet het ook kunnen met nodered, maar nog niet de moeite genomen om het te fixen.
Edit: volgens mij deze:
https://github.com/Benoit3/battery-energy-meter
hoe kan dat energie zijn ?
De gewone smart shunt heeft wel kWh maar de Lynx zo te zien niet
[ Voor 3% gewijzigd door Cyrus The Virus op 09-09-2024 21:41 ]
AMD 5950x || Asus VIII Dark Hero || G.Skill Trident Z Neo 2x16GB C16-16-16-36 || EVGA FTW3 3080 Ultra || 2x WD SN850 1TB || Corsair HX850i
De hoeveelheid energie die in je accu zit? (accucapaciteit x SoC)
De hoeveelheid energie die je in een tijdsperiode van- of naar je accu hebt gepompt?
Voor die laatste zul je de start en stop momenten aan moeten geven. Anders praat je over Watt of kW.
Bijvoorbeeld van middernacht tot middernacht, of sinds begin laden tot nu.
De h in kWh staat voor de tijd.
20kWh is 1kW gedurende 20 uur, of 20kW in 1 uur of 4kW in 5 uur. Etc.
[ Voor 32% gewijzigd door HermanGast op 10-09-2024 07:18 ]
A290GTS EV, PV 14,99kWp, Ekrano, 70kWh Pylontech, 3xVictron MP8000, M5stack, MQTT
AMD 5950x || Asus VIII Dark Hero || G.Skill Trident Z Neo 2x16GB C16-16-16-36 || EVGA FTW3 3080 Ultra || 2x WD SN850 1TB || Corsair HX850i
Ik groepeer/tel op in HA het volgende:Cyrus The Virus schreef op dinsdag 10 september 2024 @ 08:35:
Energie die naar de accu is gegaan en eruit is gehaald in kWh en niet in Ah. Ofwel de integraal van kW (spanning moet je ook meenemen), ik wil die informatie gebruiken voor het Energy dashboard van HA. Voor de Smartsolar krijg ik ook een kWh waarde uit de Victron.
Battery in:
Acintoinverter
DCsolaryield
Battery out:
Invertertoacin
Invertertoacout
Klopt vast niet helemaal, maar het is wel bruikbaar. Ik heb aan de DC kant alleen nog de voeding voor de cerbo en een usb hub via een dc-dc converter.
ZP, Gasloos sinds 2017, Nibe F1155, 12.4kWp 30° O/W + 4.4kWp 0°, 3x Victron MP2-5000 + 60 kWh
Als je de instructies voor het script volgt, doet ie hier wel iets. Alleen de log file is natuurlijk niet te zien door tail -f op de directory, maar wel op de file daarin (log.out).
"Probleem" is dat ik meerdere com.victronenergy.battery entiteiten heb. 3 battterijen, een aggregator en de lynx. Het lijkt alsof ie een random unit pakt. Dus ik moet nog even uitpluizen hoe ie dat doet en eventueel hardcoden naar mijn lynx of aggregator.
Zo te zien schrijft ie ook de charged kWh's naar de history van dezelfde entiteit die hij gebruikt om de kWh's te berekenen. Maar als dat idd een van mijn BMSen is, werkt dat niet.
Met "dbus-spy" kan je zien wat er allemaal op de ve.bus is. De log.out van de battery-energy-meter geeft ook wel wat info. Maar het werkt niet "out-of-the-box"
Edit: Hij pakt de 1e com.victronenergy.battery.xxx die hij ziet. Dat is in mijn geval nu een ttyUSB entiteit met een van de BMSen. Hij pakt dus altijd index[0] van de array. Dat is onjuist. Ik probeer het aan te passen naar com.victronenergy.battery.socketcan.... Dat is het adres van de lynx.
[ Voor 15% gewijzigd door V_ger op 10-09-2024 10:35 ]
ZP, Gasloos sinds 2017, Nibe F1155, 12.4kWp 30° O/W + 4.4kWp 0°, 3x Victron MP2-5000 + 60 kWh
Ik heb nu (maar dat is natuurlijk geen goede oplossing) in "battery-energy-meter.py" op regel 147 de index van de array aangepast naar waar bij my de lynx is gevonden. Dat kan je opmaken uit de logfile.
Beter zou natuurlijk zijn om dat aan te passen in waar de array aangemaakt wordt. Dat lijkt mij in "dbusmonitor.py", maar ik zie zo snel niet hoe dat werkt.
ZP, Gasloos sinds 2017, Nibe F1155, 12.4kWp 30° O/W + 4.4kWp 0°, 3x Victron MP2-5000 + 60 kWh
Maar hoe weet je welke je moet hebben, mijn JK BMS werkt ook via CAN:V_ger schreef op dinsdag 10 september 2024 @ 10:32:
@Cyrus The Virus
Als je de instructies voor het script volgt, doet ie hier wel iets. Alleen de log file is natuurlijk niet te zien door tail -f op de directory, maar wel op de file daarin (log.out).
"Probleem" is dat ik meerdere com.victronenergy.battery entiteiten heb. 3 battterijen, een aggregator en de lynx. Het lijkt alsof ie een random unit pakt. Dus ik moet nog even uitpluizen hoe ie dat doet en eventueel hardcoden naar mijn lynx of aggregator.
Zo te zien schrijft ie ook de charged kWh's naar de history van dezelfde entiteit die hij gebruikt om de kWh's te berekenen. Maar als dat idd een van mijn BMSen is, werkt dat niet.
Met "dbus-spy" kan je zien wat er allemaal op de ve.bus is. De log.out van de battery-energy-meter geeft ook wel wat info. Maar het werkt niet "out-of-the-box"
Edit: Hij pakt de 1e com.victronenergy.battery.xxx die hij ziet. Dat is in mijn geval nu een ttyUSB entiteit met een van de BMSen. Hij pakt dus altijd index[0] van de array. Dat is onjuist. Ik probeer het aan te passen naar com.victronenergy.battery.socketcan.... Dat is het adres van de lynx.
1
2
3
4
5
6
7
| 2024-09-10 08:58:57,636 - __main__ - CRITICAL - Start Battery energy manager 2024-09-10 08:58:57,702 - dbusmonitor - INFO - ===== Search on dbus for services that we will monitor starting... ===== 2024-09-10 08:58:57,706 - dbusmonitor - INFO - Found: com.victronenergy.battery.socketcan_can1, scanning and storing items 2024-09-10 08:58:57,710 - dbusmonitor - INFO - com.victronenergy.battery.socketcan_can1 has device instance 512 2024-09-10 08:58:57,739 - dbusmonitor - INFO - Found: com.victronenergy.battery.socketcan_can0_vi0_uc337729, scanning and storing items 2024-09-10 08:58:57,743 - dbusmonitor - INFO - com.victronenergy.battery.socketcan_can0_vi0_uc337729 has device instance 0 2024-09-10 08:58:57,759 - dbusmonitor - INFO - ===== Search on dbus for services that we will monitor finished ===== |
can1 is de BMS [512] staat ook in HRM
AMD 5950x || Asus VIII Dark Hero || G.Skill Trident Z Neo 2x16GB C16-16-16-36 || EVGA FTW3 3080 Ultra || 2x WD SN850 1TB || Corsair HX850i
Dat is de lynx shunt.
Dat is de 2e in het lijstje, dus op regel 147 de index aanpassen naar [1]. Als je opnieuw opstart is het nog maar de vraag of het dan weer op dezeflde plek zit. Dus dit is wel een "hack".
[ Voor 55% gewijzigd door V_ger op 10-09-2024 11:06 ]
ZP, Gasloos sinds 2017, Nibe F1155, 12.4kWp 30° O/W + 4.4kWp 0°, 3x Victron MP2-5000 + 60 kWh
ja had het inmiddels ook gevonden, bij mij starte het script sowieso niet opnieuw op bij reboot terwijl ik het wel had toevoegd. Maar laat hem nu even lopen via putty kijken wat die doet. Hij staat in ieder geval er nu bij in de console onder history 8V_ger schreef op dinsdag 10 september 2024 @ 11:04:
com.victronenergy.battery.socketcan_can0_vi0_uc337729
Dat is de lynx shunt.
Dat is de 2e in het lijstje, dus op regel 147 de index aanpassen naar [1]. Als je opnieuw opstart is het nog maar de vraag of het dan weer op dezeflde plek zit. Dus dit is wel een "hack".
Edit: bij een reboot word het script niet gestart, heb toegevoegd aan de rc.local file maar helpt niet ook de svc commandos doen niks.
Het was een permission issue met dephyton script heb het gewijzigd met chmod nu lijkt het te werken.
[ Voor 20% gewijzigd door Cyrus The Virus op 11-09-2024 09:49 ]
AMD 5950x || Asus VIII Dark Hero || G.Skill Trident Z Neo 2x16GB C16-16-16-36 || EVGA FTW3 3080 Ultra || 2x WD SN850 1TB || Corsair HX850i
Nu wil ik 2 Victron multiplus 2 3000/35 (waarvan 1 GX) aansluiten op deze 2 groepen en op de ene victron de 2000 watt Growatt aansluiten en op de andere de 3000 watt omvormer.
De beide Victrons worden op een 14kWh accu aangesloten met JK 200 BMS.
Moet ik de uitgangen van de Victrons koppelen en afzekeren of kan ik deze ook rechtstreeks op de PV omvormer aansluiten?
Dus zoals onderstaand:
Groep1 --> Victron1 (3000/48/35 GX) --> Growatt1 (3kw)
Groep2 --> Victron2 (3000/48/35)--> Growatt2 (2kw)
En kan de victron middels frequentie aanpassing het vermogen van de Growatt omvormers terug regelen wanneer het dynamische tarief negatief is, zodat de Growatt omvormers alleen gebruikt worden voor het laden van de accu's tijdens negatieve tarieven?
Deze vraag had ik zowel aan Victron zelf gesteld, die mij niet willen helpen en verwijzen naar de dealer, alswel de dealer die zegt dat je op de multiplus 2 critical load uitgang geen ac gekoppelde pv omvormer kan aansluiten, iets wat in de documentie duidelijk beschreven staat.
Wanneer een meerderheid dat begint te doen werkt het niet meer want je stroom moet nog ergens vandaan komen en wanneer de meerderheid niet meer zelf wil produceren noch stroom richting net sturen zijn de gridprijzen ook niet meer zo goedkoop.
Je eigen PV stroom lokaal verbruiken (en opslaan voor later eigen gebruik) vind ik niet zo negatief. Dan heb je alles zelf in de hand en ben je niet afhankelijk van de beslissingen van anderen noch van de uurpijzen gebaseerd op factoren die je zelf niet in de hand hebt.
Bij griduitval, lage en hoge gridprijzen blijft hier dus bij voorkeur PV gewoon doorwerken.
Vandaag zijn (ondanks zon en wind) de dynamische prijzen hier geen minuut negatief. Dan sla ik de energie die ik nu teveel produceer liever zelf op voor gebruik na 17:00 (wanneer de gridprijs richting 20 cent/kWh gaat voor afname).
Maar uiteraard ieder zijn eigen uitgangspunt met een daaraan gekoppelde handeling.
(Hier zijn de dynamische gridprijzen zelden echt negatief, toch niet laag genoeg om de moeite te doen ermee te gaan handelen).
[ Voor 67% gewijzigd door IvoB2 op 11-09-2024 11:22 ]
https://github.com/mr-manuel/venus-os_dbus-enphase-envoybroekieman schreef op donderdag 12 september 2024 @ 18:20:
Kan ik mijn enphase meten zodat ik dit in deze grafiek terug zie?
Ik gebruik deze zelf niet, want ik heb geen Enphase.
Beetje te ingewikkeld voor mij. Ik heb de VM-3P75CT. Kan ik daar iets mee, er zijn 2 poorten beschikbaar..sto schreef op donderdag 12 september 2024 @ 19:46:
[...]
https://github.com/mr-manuel/venus-os_dbus-enphase-envoy
Ik gebruik deze zelf niet, want ik heb geen Enphase.
ik heb precies hiervoor dit gebruikt https://www.victronenergy...sensors/ac-current-sensorbroekieman schreef op donderdag 12 september 2024 @ 18:20:
Kan ik mijn enphase meten zodat ik dit in deze grafiek terug zie? [Afbeelding]
Verbonden met de Aux ingang van mijn multiplus 2 -gx.
Hoi.
Dat kan ookbroekieman schreef op donderdag 12 september 2024 @ 20:13:
[...]
Ik heb de VM-3P75CT. Kan ik daar iets mee, er zijn 2 poorten beschikbaar.
Kun je me uitleggen hoe en/of er documentatie van is? Ik heb géén datakabel naar de batterij, daarom deze KWh meter met ethernet.
Heb je een screenshot van je dashboard?basdej schreef op donderdag 12 september 2024 @ 20:15:
[...]
ik heb precies hiervoor dit gebruikt https://www.victronenergy...sensors/ac-current-sensor
Verbonden met de Aux ingang van mijn multiplus 2 -gx.
Gewoon de handleiding van victron zelf?broekieman schreef op donderdag 12 september 2024 @ 21:21:
[...]
Kun je me uitleggen hoe en/of er documentatie van is? Ik heb géén datakabel naar de batterij, daarom deze KWh meter met ethernet.
Hier
broekieman schreef op donderdag 12 september 2024 @ 21:26:
[...]
Heb je een screenshot van je dashboard?
Hoi.
Nice, ik heb wel geen signaalkabel naar de garage liggen, maar wel de 5 aderige stroomkabel waarvan ik maar 1 fase gebruik. Het lijkt mij dat ik deze hiervoor kan gebruiken. Wil je morgen een plaatje plaatsen van de productie overdag?
3 x Multiplus 8000, dus ik kan de netaansluiting (3x25A) volledig benutten.IvoB2 schreef op maandag 9 september 2024 @ 09:01:
Hebben jullie dan allemaal installaties met een megavermogen om op een uur tijd een batterij te kunnen laden en ontladen of zo'n klein volume aan opslag (maar wat is het nut dan in het laatste geval?).
Momenteel nog 8 x US5000, binnenkort nog 8 erbij
Wat kan de reden hiervan zijn?
Victron Multiplus 2 GX
Pylontech 2000C BMS is verbonden via VE.Can
KWH meter is verbonden via Zigbee met usb
Captar zou wel een goede zijn. Huidig net verbruik is niet helemaal eerlijk verdeeld nu inderdaad.IvoB2 schreef op vrijdag 13 september 2024 @ 10:43:
Het is dan te hopen dat ze in Nederland nooit het lumineuze idee krijgen om de salderingsregeling af te schaffen en daarna een captar op afname in te voeren.
Qua saldering en dan vooral de belasting is er voorlopig nog geen plan om dubbele Energiebelasting te voorkomen.
Aannemende dat ik geen pv heb en op de goedkope uren de batterij volllaad. En dan in de dure uren leegtrek. Dan krijg ik de belasting gesaldeerd, prima.
Als ik die belasting niet gesaldeerd krijg en ik gooi m'n batterij leeg 't net op, dan gaat er dus energie het net op waar al belasting over betaald is. Mijn buurman verbruikt die energie en betaald weer belasting. Dat is dubbele belasting op hetzelfde goed en is (in heel eu) verboden.
Bij grootverbruik wordt dit nu voorkomen door de batterij apart te bemeteren met een gecertificeerde meter. Dat is voor kleinverbruik veel te kostbaar, zeker voor de verwachte baten. Dit is nog niet opgelost. Één optie is het salderen van belasting te behouden. Een andere optie om meetgegevens uit de batterij te nemen.
Ik ben benieuwd wat er gaat gebeuren. Voorlopig loopt het zo'n vaart niet, en zou het me niets verbazen dat het afschaffen van salderen uitgevoerd gaat worden excl. Energiebelasting. Dat is namelijk het meest eenvoudig, en de belastingdienst is al complex genoeg...
Ook wanneer ik het vermogen van de omvormer beperk tot 200 watt blijft het probleem zich voordoen.
Dat is precies hoe het hier in Vlaanderen - nog steeds in de EU gelegen - werkt.prein2 schreef op vrijdag 13 september 2024 @ 11:11:
[...]
Als ik die belasting niet gesaldeerd krijg en ik gooi m'n batterij leeg 't net op, dan gaat er dus energie het net op waar al belasting over betaald is. Mijn buurman verbruikt die energie en betaald weer belasting. Dat is dubbele belasting op hetzelfde goed en is (in heel eu) verboden.
Je betaalt telkens netvergoeding op afname en niet op injectie.
De netafnemer (bv. diegene die zijn batterij vanuit het net aanvult) betaald een vergoeding (+ BTW) omdat hij van een dienst gebruik maakt (transport over een net dat niet het zijne is) om vervolgens vanuit de batterij dat terug op het net te injecteren (waar ie geen vergoeding voor betaald want het is hier zo geregeld dat wie afneemt de volle pot betaalt en wie levert niets, je zou het ook 50/50 kunnen verdelen over afname en teruglevering maar dan zouden leveranciers ook een vergoeding en belasting betalen voor injectie op het net).
De buurman die over het net afneemt betaalt vervolgens weer een vergoeding voor afname (van jouw op het net gegooide stroom) over het net want hij maakt gebruik van een dienst van een ander en betaalt daar vervolgens ook BTW op (want BTW op dienstverlening is geen probleem, het zijn ook twee verschillende diensten die geleverd worden aan twee verschillende klanten.
Het zou een andere case zijn wanneer jij de inhoud van je batterij rechtstreeks zou leveren aan de buurman en beiden daarvoor geen gebruik zou maken van de dienst van een ander (in deze de netbeheerder). Dat kan en mag (toch in Vlaanderen) maar lijkt me niet handig want je mag daarbij geen gebruik maken van het publieke domein (dat is het alleenrecht van de netbeheerder).
Bwa, Nederlanders zijn toch zowat de meest vooruitstrevende natie ter wereld?Ik ben benieuwd wat er gaat gebeuren. Voorlopig loopt het zo'n vaart niet, en zou het me niets verbazen dat het afschaffen van salderen uitgevoerd gaat worden excl. Energiebelasting. Dat is namelijk het meest eenvoudig, en de belastingdienst is al complex genoeg...
Wat in Vlaanderen geen probleem lijkt (want al jaren in voege) zou dus in Nederland toch ook niet onmogelijk moeten zijn?
Technisch is het in elk geval geen probleem. Hoe het wordt uitgevoerd (in de toekomst) is gewoon een politieke/rechterlijke beslissing.
Wij betalen een vergoeding aan de netbeheerder, Energiebelasting, en btw.
Die vergoeding aan netbeheerder moet eigenlijk anders, a la captar..., maar in NL is de Energiebelasting het probleem..
Daar zit dan blijkbaar het verschil..
Tja wat is energiebelasting?prein2 schreef op vrijdag 13 september 2024 @ 13:09:
@IvoB2 als ik jouw stuk lees dan betaal je een vergoeding aan de netbeheerder en btw. Geen Energiebelasting.
Hier geldt voor afname:
GSC + WKK => (0,011+0,00392)+6% BTW
En vervolgens allen, incl. 6% BTW:
Afnametarief => 4,58788 cent (lijkt me een vergoeding voor gebruik net)
Bijdrage energie => 0,2042 cent (lijkt me een energiebelasting)
Federale accijns => 5,0329 cent (is wel degelijk een energiebelasting vanwege de federale overheid).
Capaciteitstarief forfaitair 2,5 kW + per kW op werkelijke afname (is verbruiksvergoeding dus geen belasting)
Databeheer jaarlijks: 13,95 € (dienstenvergoeding dus geen belasting).
Het totaal is dus een vermenging van gebruiksvergoedingen voor het net + energiebelastingen op afname kWh en op dat totaal 6% BTW. En dat gaat zowel naar de netbeheerder, de gewestelijke overheid (in casu Vlaanderen) en de federale overheid (accijnzen en BTW).
De energieleverancier bepaald zelf zijn prijs en daarop wordt nog eens 6% BTW op geheven door de federale overheid.
In eerste instantie betaal je de energiecomponent (geheven door de leverancier) plus alle overheadkosten (geheven door de netbeheerder en overheden) rechtstreeks aan de leverancier. En deze laatste houdt zijn energiecomponent en strot vervolgens de heffingen, accijnzen en BTW door naar de rechthebbenden.
Komt daar nog bij dat wanneer je op jaarbasis weinig afneemt van het net (ongeveer. minder dan 500 kWh, terugleveren is gelimiteerd tot 12000 kWh) betaal je geen netvergoeding op kWh afname (het voornoemde afnametarief) maar wel de accijnzen en bijdragen energie (belasting op energie).
[ Voor 25% gewijzigd door IvoB2 op 13-09-2024 14:50 ]
Dat zou toch niks met de VRM beta te maken moeten hebben. Eerder met de beta op de CerboGX. Op de CerboGX draai ik de laatste beta en bij mij tikken ze nog gewoon 100% aan.vanWalsum schreef op vrijdag 13 september 2024 @ 16:26:
Zijn er meer mensen waar de Pylontech accu geen 100% meer aan tikt? Ik draai VRM beta, en ik zie dat ze wat aangepast hebben in het laadalgoritme van de Pylontech batterijen. Echter krijg ik ze al een week of 2 niet meer boven de 99%.
[Afbeelding]
Tibber; 3-fase Victron ESS, 38,4 kWh opslag; gasloos sinds 2013; Nibe F1245-10PC; SAP; HomeSeer4; Proxmox 8
Zou dit ook werken met de goedkopere ac Current sensors zoals deze:basdej schreef op donderdag 12 september 2024 @ 20:15:
[...]
ik heb precies hiervoor dit gebruikt https://www.victronenergy...sensors/ac-current-sensor
Verbonden met de Aux ingang van mijn multiplus 2 -gx.
De laatste dagen schommelt de productie hier van het ene tot het andere ogenblik tussen de 500 en 5000 W (bij continu verbruikers tot 4000 W) en ook dan wordt er niets van het net afgenomen (bij voldoende SoC van de accu).
500 tot 5000W over langere tijd lijkt me een grotere schommeling dan bij een stoomstrijkijzer.
We hebben ook een stoomstrijkijzer en bij (zelden) gebruik (bij voldoende opslag) wordt het net dan ook niet aangesproken.
*Toch wanneer deze genoeg vermogen kan leveren (hier levert deze max. 5 kVA wat in de praktijk overeenkomt met een 4800 W wat ruim boven het max. vermogen van (ons) stoomstrijkijzer ligt (max. 2400 W).
[ Voor 15% gewijzigd door IvoB2 op 17-09-2024 10:17 ]
[ Voor 4% gewijzigd door Cyrus The Virus op 17-09-2024 10:49 ]
AMD 5950x || Asus VIII Dark Hero || G.Skill Trident Z Neo 2x16GB C16-16-16-36 || EVGA FTW3 3080 Ultra || 2x WD SN850 1TB || Corsair HX850i
Zolang de accu voldoende is opgeladen en de verbruikers niet boven het max. vermogen van de accuomvormer(s) gaan moet er geen zon zijn.
Lijkt me voor de MPII zelfs makkelijker op te volgen zonder PV productie want dan dient hij met één parameter minder rekening te houden. Op een bewolkte dag (zoals vandaag) heb je naast eigen wisselende verbruikers (hier nu gelijktijdig inductiekoken en opladen EV op solar) ook nog eens sterk wisselende productie waar mee rekening gehouden moet worden.
Iedere keer dat er een wolk voor de zon komt moet het ontbrekend vermogen voor de verbruikers dus naar de accu geschakeld worden en wanneer de wolk verdwijnt moet het proces telkens omgekeerd worden.
Zit bij sterk wisselende verbruikers en productiecapaciteit soms enkele tellen achterstand op (maar dat komt omdat de vermogensmeter dat niet direct kan opvolgen en doorgeven aan de MPII) maar nooit zoveel dat het tot 200 Wh netafname leidt. Hier toch niet.
[ Voor 15% gewijzigd door IvoB2 op 17-09-2024 11:01 ]
Ik persoonlijk verwacht dat er nog een groot verschil zit in belasting voor de AC-IN zijde (Tussen de hoofdaansluiting en de MP2) en belasting achter de AC out zijde.IvoB2 schreef op dinsdag 17 september 2024 @ 10:59:
Ha, dan zal een 1 x MPII sneller reageren dan een 3 x MPII.
Zolang de accu voldoende is opgeladen en de verbruikers niet boven het max. vermogen van de accuomvormer(s) gaan moet er geen zon zijn.
[..]
Volgens de netcode mag bij de AC-IN niet te snel opschalen of afschalen, op de AC-OUT mag dat wel vermoed ik.
Hier staan alle stroomkringen dan ook permanent in back up modus geschakeld.
[ Voor 3% gewijzigd door IvoB2 op 17-09-2024 11:48 ]
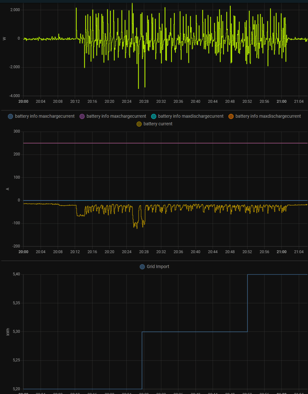
Maar snachts als de load constant is zie ik de kWh import teller nooit oplopen dus alleen overdag als er veel wisseling is of dus savonds als er hele snelle load veranderingen zijn.
Maar zal nog eens een test doen met power meter aan het strijkijzer.
[ Voor 7% gewijzigd door Cyrus The Virus op 17-09-2024 12:31 ]
AMD 5950x || Asus VIII Dark Hero || G.Skill Trident Z Neo 2x16GB C16-16-16-36 || EVGA FTW3 3080 Ultra || 2x WD SN850 1TB || Corsair HX850i
Maandelijks heb ik een paar Wh import wanneer ik op hogere vermogens ga laden, er wisselende bewolking met sterk wisselende productie is en er daarbovenop nog eens andere verbruikers bijkomen.
Maar dat is dan ook echt een zeer extreme situatie en dan gaat het nog maar om een paar 100 Wh op maandbasis en niet op dagbasis.
Ik heb de setpoint ook op -30W staan want op 0W redt ie het idd niet (maar dat wist je al want is in het verleden al voorbij gekomen).
De afgelopen 7 dagen werd er hier in totaal 7 Wh van het net afgenomen.
:strip_exif()/f/image/QqDRdsB0RwB7OP6NsqyCRWPy.jpg?f=fotoalbum_large)
Hoe meet je de totale import/export met een HW dongle bij een analoge meter? Daar heb je toch een P1 poort in een DM voor nodig?
De DM meet ook tot op 1W nauwkeurig (de HW app doet dat niet want kan maar met één of twee digits werken en gaat dus altijd afronden. De VRM toont ook afgeronde cijfers en is ook nooit tot op 1W nauwkeurig.
[ Voor 73% gewijzigd door IvoB2 op 17-09-2024 12:58 ]
met HW bedoel ik Homewizard SDM630. Ik heb analoge meter een homewizard 3 fase meter en de CG EM24 meter. Beide digitale meters hebben een import en export als ik die bij elkaar optel plus de waarde van de analoge meter van week geleden. Dan wijkt de EM24 na 1 week meer af dan de homewizard met de analoge meter als referentie punt (wellicht wijken de analoge en HW meer af in absolute zin maar dat kan ik niet checken). De homewizard is wel MID en de EM24 maar volgens de spec sheets zou dat niet zoveel moeten uit maken. Je hoort in belgie ook genoeg verhalen van mensen die digitale meter hebben gekregen en ineens een hoog verbruik hebben (waarbij sommige meters na keuring idd teveel afweken). De EM24 doet trouwens ook alleen stapjes van 100Wh per increment
Ik verwacht ook dat de digitale meter iets meer filtering doet dan de EM24 en de SDM630 maar die info heb ik niet terug kunnen vinden dus is puur een aanname.
[ Voor 12% gewijzigd door Cyrus The Virus op 17-09-2024 15:12 ]
AMD 5950x || Asus VIII Dark Hero || G.Skill Trident Z Neo 2x16GB C16-16-16-36 || EVGA FTW3 3080 Ultra || 2x WD SN850 1TB || Corsair HX850i
Die filtering kun je toch in de software van de EM24 vinden/instellen?Cyrus The Virus schreef op dinsdag 17 september 2024 @ 15:07:
Denk dat het vooral in meet verschillen zit waarom het bij jouw wel nagenoeg 0 blijft. Mijn setpoint staat op -70W.
met HW bedoel ik Homewizard SDM630. Ik heb analoge meter een homewizard 3 fase meter en de CG EM24 meter. Beide digitale meters hebben een import en export als ik die bij elkaar optel plus de waarde van de analoge meter van week geleden. Dan wijkt de EM24 na 1 week meer af dan de homewizard met de analoge meter als referentie punt (wellicht wijken de analoge en HW meer af in absolute zin maar dat kan ik niet checken). De homewizard is wel MID en de EM24 maar volgens de spec sheets zou dat niet zoveel moeten uit maken. Je hoort in belgie ook genoeg verhalen van mensen die digitale meter hebben gekregen en ineens een hoog verbruik hebben (waarbij sommige meters na keuring idd teveel afweken). De EM24 doet trouwens ook alleen stapjes van 100Wh per increment
Ik verwacht ook dat de digitale meter iets meer filtering doet dan de EM24 en de SDM630 maar die info heb ik niet terug kunnen vinden dus is puur een aanname.
Tibber; 3-fase Victron ESS, 38,4 kWh opslag; gasloos sinds 2013; Nibe F1245-10PC; SAP; HomeSeer4; Proxmox 8
De waarden die ik opgeef worden gemeten door de netbeheerder en zijn DM. Dat is dus de enige gemeten waarde die er toe doet want daarop wordt je afgerekend en niet op de waarden die je intern zelf meet met andere meettoestellen.Cyrus The Virus schreef op dinsdag 17 september 2024 @ 15:07:
Denk dat het vooral in meet verschillen zit waarom het bij jouw wel nagenoeg 0 blijft. Mijn setpoint staat op -70W.
Op wat "mensen" allemaal beweren van "horen zeggen op het www" ga ik geen discussie voeren.
De minieme afwijkingen tussen wat de DM meet en wat het VRM portaal/ET112/SMA productiemeter laat zien zijn trouwens in mijn voordeel (iets minder afname en meer injectie) en perfect te verklaren door het feit dat de DM continu meer en waarden tot 1W nauwkeurig laat zien en andere toestellen gaan afronden en/of met grotere intervallen meten.
Het lijkt me zeer vreemd dat met een setpoint van -70W (waar de hardware van Victron dus continu gaat streven naar een teruglevering van 70W) er op enkele uren tijd nog tot 200 Wh afname uit het net zou zijn en dat je dat nauwkeurig zou kunnen bepalen op basis van een analoge ferrarismeter die geen afzonderlijke afname en injectie laat zien maar gewoon terugdraait of vooruitdraait zonder rekening (op de telwerken) te houden met je eigen verbruik.
[ Voor 51% gewijzigd door IvoB2 op 17-09-2024 16:49 ]
Dat dacht ik ook maar dat is voor de dmd niet voor de overall kWh meter.John245 schreef op dinsdag 17 september 2024 @ 15:37:
[...]
Die filtering kun je toch in de software van de EM24 vinden/instellen?
Digitale meter waarde is inderdaad enige waarde die telt. analoge meter is te sloom. Die kan die snelle veranderingen niet optellen en dat is ook maar 1 totaal geen onderscheid tussen import en export ik vermoed dat ze dat effect hebben willen nabootsen in de digitale meters in de vorm van low pass filter (aanname). De em24 heeft dus minder filtering en zal snelle pieken de beter registreren en dus sneller de import teller ophogen. De Victron is in ieder geval niet snel genoeg om op alle snelle fluctuaties te reageren zeker als hij ook nog eens van charge naar discharge moet schakelen.IvoB2 schreef op dinsdag 17 september 2024 @ 16:42:
[...]
De waarden die ik opgeef worden gemeten door de netbeheerder en zijn DM. Dat is dus de enige gemeten waarde die er toe doet want daarop wordt je afgerekend en niet op de waarden die je intern zelf meet met andere meettoestellen.
Op wat "mensen" allemaal beweren van "horen zeggen op het www" ga ik geen discussie voeren.![]()
De minieme afwijkingen tussen wat de DM meet en wat het VRM portaal/ET112/SMA productiemeter laat zien zijn trouwens in mijn voordeel (iets minder afname en meer injectie) en perfect te verklaren door het feit dat de DM continu meer en waarden tot 1W nauwkeurig laat zien en andere toestellen gaan afronden en/of met grotere intervallen meten.
Het lijkt me zeer vreemd dat met een setpoint van -70W (waar de hardware van Victron dus continu gaat streven naar een teruglevering van 70W) er op enkele uren tijd nog tot 200 Wh afname uit het net zou zijn en dat je dat nauwkeurig zou kunnen bepalen op basis van een analoge ferrarismeter die geen afzonderlijke afname en injectie laat zien maar gewoon terugdraait of vooruitdraait zonder rekening (op de telwerken) te houden met je eigen verbruik.
Zojuist nogmaals strijkijzer aangehad en zag weer de snelle fluctuaties.
[ Voor 8% gewijzigd door Cyrus The Virus op 17-09-2024 18:35 ]
AMD 5950x || Asus VIII Dark Hero || G.Skill Trident Z Neo 2x16GB C16-16-16-36 || EVGA FTW3 3080 Ultra || 2x WD SN850 1TB || Corsair HX850i
Als je het net afkoppelt en off grid gaat testen zul je zien dat de victron het prima kan.
AMD 5950x || Asus VIII Dark Hero || G.Skill Trident Z Neo 2x16GB C16-16-16-36 || EVGA FTW3 3080 Ultra || 2x WD SN850 1TB || Corsair HX850i
AMD 5950x || Asus VIII Dark Hero || G.Skill Trident Z Neo 2x16GB C16-16-16-36 || EVGA FTW3 3080 Ultra || 2x WD SN850 1TB || Corsair HX850i
Weet iemand hier misschien of het technisch mogelijk is om een Growatt PV inverter (MID30KTL3-X) aan te sturen met de Victron Cerbo?
Het doel hier is zero grid feed in te krijgen wanneer de batterijen van het ESS vol zijn.
Ik ben me ervan bewust dat je hiervoor een Growatt smart meter kunt kopen, echter vraag ik me dan af of dat de werking van het ESS niet gaat tegenwerken.
Alle hulp is welkom
/f/image/pao38WEFI7lN5dcA8ehhdMmb.png?f=fotoalbum_large)
Je ziet ook best groot verschil in piek vermogen gemeten door de EM24 en de SDM630 maar dat ligt vooral aan de slome modbus integratie van home assistant.
[ Voor 12% gewijzigd door Cyrus The Virus op 18-09-2024 07:11 ]
AMD 5950x || Asus VIII Dark Hero || G.Skill Trident Z Neo 2x16GB C16-16-16-36 || EVGA FTW3 3080 Ultra || 2x WD SN850 1TB || Corsair HX850i
Wanneer deze bij bewolkt weer (zoals deze week) staat te laden haalt hij zijn energie - bij onbeschikbaarheid van genoeg zon - (deels) volledig uit de accu. Ook dan wordt er niets uit het net gehaald en is de overschakeling bijna direct.
Moest iedere schakeling tussen verbruikers en zon/accu/net daadwerkelijk 6 seconden duren was het product in de praktijk gewoon niet (off grid) bruikbaar.
Het vermogen dat de lader vraagt (en in combinatie met andere verbruikers) mag uiteraard niet hoger zijn dan het vermogen dat de MPII kan leveren.
Wat hier wel eens voorkomt is dat de VRM bv. 100W netverbruik aangeeft omdat bij een luttele Wh afname dit het minimum is dat de VRM kan tonen. Of dat de ET112 bij het tonen van de vermogens uit verschillende bronnen (bv. bij snel wisselend bewolkt weer en wisselende afname) niet kan volgen met het tonen van de info maar achter de schermen er wel snel geschakeld wordt.
Hier bv. een vb. van 12/9. VRM "toont" 100 Wh afname, HW toont in cijfers niets (maar rond 23:00 zie je de afname wel op de grafiek) en de DM meet in werkelijkheid 3 Wh nachtafname. De afwijking door de twee eersten zijn afrondingsfouten (de eerste naar boven, de tweede naar beneden).
:strip_exif()/f/image/veeKyTN2r1D9h5BC876LuPM4.jpg?f=fotoalbum_large)
:strip_exif()/f/image/ZajunGkI4ry9stvalYkxTt6v.jpg?f=fotoalbum_large)
:strip_exif()/f/image/BMaXcajf7cR1XI3DRO3q9MKo.jpg?f=fotoalbum_large)
[ Voor 86% gewijzigd door IvoB2 op 18-09-2024 08:57 ]
Volgens mij is dit redelijk conform specificatie. Victron regelt per seconde maximaal 400 W bij op de AC-in. Dus als je een belasting van circa 2.7 kW aanschakelt, is die ongeveer 6-7 seconden aan het bijregelen.Cyrus The Virus schreef op woensdag 18 september 2024 @ 07:09:
Nog een laatste voorbeeld op het moment dat de EV lader aangaat het duurt 6 seconde voordat de victron daadwerkelijk genoeg vermogen maakt om te compenseren (3xMPII kan de 4.5kW laadvermogen van de EV prima aan en accu was nog 65% vol)
[Afbeelding]
Je ziet ook best groot verschil in piek vermogen gemeten door de EM24 en de SDM630 maar dat ligt vooral aan de slome modbus integratie van home assistant.
De enige oplossing is alle verbruikers op AC-out (1 of 2) te zetten. Dan regelt Victron min of meer instantaan.
Check mijn thuisbatterijsimulator
zon apart meten. dat betekent:broekieman schreef op woensdag 18 september 2024 @ 11:14:
[Afbeelding]
Hoe krijg je zon in je grafiek?
- ofwel een victron geschikte tussenmeter plaatsen en die in de cerbo de functie zon geven. zie https://www.victronenergy...rs-Selection-Guide-EN.pdf
- ofwel je fronius of solaredge omvormer toevoegen in de cerbo
- ofwel je andere omvormer via een home-knutsel aan je cerbo koppelen (genoeg voorbeelden te vinden, kennis vereist. zo wordt bv ook de p1 poort gekoppeld)
[ Voor 6% gewijzigd door prein2 op 18-09-2024 11:44 ]
Welke specificatie want kon niet echt iet terug vinden in de victron documentatie ben wel benieuwd.MrFish schreef op woensdag 18 september 2024 @ 11:05:
[...]
Volgens mij is dit redelijk conform specificatie. Victron regelt per seconde maximaal 400 W bij op de AC-in. Dus als je een belasting van circa 2.7 kW aanschakelt, is die ongeveer 6-7 seconden aan het bijregelen.
De enige oplossing is alle verbruikers op AC-out (1 of 2) te zetten. Dan regelt Victron min of meer instantaan.
AC-out is geen optie vanwege de locatie van de multi's en het maakt ook niet zoveel uit die import was meer een observatie.
Dat de energie meter het wel op niet registreert ligt puur aan de meter hoe die meet en hoe nauwkeurig, maar de multi's reageren gewoon "langzaam" op load veranderingen en blijkbaar staat dat ook in de spec's aldus MrFish.IvoB2 schreef op woensdag 18 september 2024 @ 08:39:
Ik gebruik de combinatie van de MPII, BYD en een Alfen SPL lader.
Wanneer deze bij bewolkt weer (zoals deze week) staat te laden haalt hij zijn energie - bij onbeschikbaarheid van genoeg zon - (deels) volledig uit de accu. Ook dan wordt er niets uit het net gehaald en is de overschakeling bijna direct.
Moest iedere schakeling tussen verbruikers en zon/accu/net daadwerkelijk 6 seconden duren was het product in de praktijk gewoon niet (off grid) bruikbaar.
Het vermogen dat de lader vraagt (en in combinatie met andere verbruikers) mag uiteraard niet hoger zijn dan het vermogen dat de MPII kan leveren.
Wat hier wel eens voorkomt is dat de VRM bv. 100W netverbruik aangeeft omdat bij een luttele Wh afname dit het minimum is dat de VRM kan tonen. Of dat de ET112 bij het tonen van de vermogens uit verschillende bronnen (bv. bij snel wisselend bewolkt weer en wisselende afname) niet kan volgen met het tonen van de info maar achter de schermen er wel snel geschakeld wordt.
Hier bv. een vb. van 12/9. VRM "toont" 100 Wh afname, HW toont in cijfers niets (maar rond 23:00 zie je de afname wel op de grafiek) en de DM meet in werkelijkheid 3 Wh nachtafname. De afwijking door de twee eersten zijn afrondingsfouten (de eerste naar boven, de tweede naar beneden).
[Afbeelding]
[Afbeelding]
[Afbeelding]
[Afbeelding]
Heb bij collega gekeken en zijn p1 meter geeft maar elke 30 seconden een nieuwe energie waarde af (voltages en amperes en vermogen hebben wel hogere update rate) dus mijn vermoed is dat de DM een integratie periode heeft van 30sec.
[ Voor 5% gewijzigd door Cyrus The Virus op 18-09-2024 12:54 ]
AMD 5950x || Asus VIII Dark Hero || G.Skill Trident Z Neo 2x16GB C16-16-16-36 || EVGA FTW3 3080 Ultra || 2x WD SN850 1TB || Corsair HX850i
Yep, hier staan alle stroomkringen op AC OUT 1 en heb je dat "probleem" niet.MrFish schreef op woensdag 18 september 2024 @ 11:05:
[...]
De enige oplossing is alle verbruikers op AC-out (1 of 2) te zetten. Dan regelt Victron min of meer instantaan.
Hangt er gewoon vanaf hoe je alles configureert.Cyrus The Virus schreef op woensdag 18 september 2024 @ 12:37:
[...]
Dat de energie meter het wel op niet registreert ligt puur aan de meter hoe die meet en hoe nauwkeurig, maar de multi's reageren gewoon "langzaam" op load veranderingen en blijkbaar staat dat ook in de spec's aldus MrFish.
Zoals al eerder aangehaald heb je dat probleem niet wanneer je de verbruikers op AC OUT aansluit.
En wanneer je alles op AC OUT 1 aansluit blijft alles ook gewoon beschikbaar bij netuitval.
Hier staat alles al vanaf dag 1 in back up modus en niet netgeschakeld.
Ik woon in Vlaanderen en heb PV. Mijn primair doel is dus zo weinig mogelijk netafname (moet ik me ook al niets aantrekken van captar vermogensbelasting en de overproductie die ikzelf niet kan verbruiken noch opslaan in laatste instantie tegen betaling te injecteren op het net.
Ander uitgangspunt dus.
(Zelf geen flauw idee wat het uitgangspunt in Vlaanderen zou zijn om een analoge terugdraaiende meter met PV en doorlopend prosumententarief te gaan combineren.)
Is er Smarthome knutsel zoals je het noemt beschikbaar voor Enphase omvormers?prein2 schreef op woensdag 18 september 2024 @ 11:43:
[...]
zon apart meten. dat betekent:
- ofwel een victron geschikte tussenmeter plaatsen en die in de cerbo de functie zon geven. zie https://www.victronenergy...rs-Selection-Guide-EN.pdf
- ofwel je fronius of solaredge omvormer toevoegen in de cerbo
- ofwel je andere omvormer via een home-knutsel aan je cerbo koppelen (genoeg voorbeelden te vinden, kennis vereist. zo wordt bv ook de p1 poort gekoppeld)
Yes: https://github.com/mr-manuel/venus-os_dbus-enphase-envoybroekieman schreef op woensdag 18 september 2024 @ 18:05:
[...]
Is er Smarthome knutsel zoals je het noemt beschikbaar voor Enphase omvormers?
Tip: Google even op Victron Enphase Github
https://www.victronenergy...onse_times_and_ramp_speedCyrus The Virus schreef op woensdag 18 september 2024 @ 12:37:
[...]
Welke specificatie want kon niet echt iet terug vinden in de victron documentatie ben wel benieuwd.
AC-out is geen optie vanwege de locatie van de multi's en het maakt ook niet zoveel uit die import was meer een observatie.
[...]
Er wordt daar ook verwezen naar de ESS manual, maar daar kon ik het zo snel niet in vinden.
Check mijn thuisbatterijsimulator
Dit verklaard waarom de Victron zo "sloom" lijkt op de ACin bij mij zit inderdaad vrij lange kabels tussen.MrFish schreef op woensdag 18 september 2024 @ 20:18:
[...]
https://www.victronenergy...onse_times_and_ramp_speed
Er wordt daar ook verwezen naar de ESS manual, maar daar kon ik het zo snel niet in vinden.
AMD 5950x || Asus VIII Dark Hero || G.Skill Trident Z Neo 2x16GB C16-16-16-36 || EVGA FTW3 3080 Ultra || 2x WD SN850 1TB || Corsair HX850i
Werkt dit als ik géén CT spoelen heb?Heronimo schreef op woensdag 18 september 2024 @ 18:07:
[...]
Yes: https://github.com/mr-manuel/venus-os_dbus-enphase-envoy
Tip: Google even op Victron Enphase Github
:strip_exif()/f/image/mcKdBnWO9TPgHaHHTfhonYwT.jpg?f=fotoalbum_large)
:strip_exif()/f/image/DzzVOWsEfKnP5s3ClLC9mrn7.jpg?f=fotoalbum_large)
Nog niet alle aarding op 16mm2 en er komt een perspex plaat voor als bescherming.
Bovenin zit een Ekrano en op de verstevigde achterwand 3x MPII 8000.
De afstand tussen de MP’s kon niet meer ivm deurtje. De M5stack regelt laden/ontladen met MQTT. De shunt voegt alleen een 325A ANL zekering toe tussen omvormers en accu’s, maar verder niet veel functionaliteit.
[ Voor 13% gewijzigd door HermanGast op 19-09-2024 21:16 ]
A290GTS EV, PV 14,99kWp, Ekrano, 70kWh Pylontech, 3xVictron MP8000, M5stack, MQTT
Ziet er goed uit.HermanGast schreef op donderdag 19 september 2024 @ 21:07:
Bijna klaar met de opbouw…
[Afbeelding]
[Afbeelding]
Nog niet alle aarding op 16mm2 en er komt een perspex plaat voor als bescherming.
Daar is nog plaats voor een 2e toren.
Tibber; 3-fase Victron ESS, 38,4 kWh opslag; gasloos sinds 2013; Nibe F1245-10PC; SAP; HomeSeer4; Proxmox 8
Haha, ik heb nog wel een zelfde rack, maar gereserveerde budget is nu wel op dit jaar.John245 schreef op donderdag 19 september 2024 @ 21:11:
[...]
Ziet er goed uit.
Daar is nog plaats voor een 2e toren.
Komende tijd de parameterisering en algoritme optimaliseren. Heb ook nog een PV klus te doen, dus tijd tekort
A290GTS EV, PV 14,99kWp, Ekrano, 70kWh Pylontech, 3xVictron MP8000, M5stack, MQTT
Hier is het budget ook op voor dit jaar. Binnenkort de projecten en budgetten voor 2025 vaststellen.HermanGast schreef op donderdag 19 september 2024 @ 21:23:
[...]
Haha, ik heb nog wel een zelfde rack, maar gereserveerde budget is nu wel op dit jaar.
Komende tijd de parameterisering en algoritme optimaliseren. Heb ook nog een PV klus te doen, dus tijd tekort
Tibber; 3-fase Victron ESS, 38,4 kWh opslag; gasloos sinds 2013; Nibe F1245-10PC; SAP; HomeSeer4; Proxmox 8
Mooi installatie 👍HermanGast schreef op donderdag 19 september 2024 @ 21:07:
Bijna klaar met de opbouw…
[Afbeelding]
[Afbeelding]
Nog niet alle aarding op 16mm2 en er komt een perspex plaat voor als bescherming.
Bovenin zit een Ekrano en op de verstevigde achterwand 3x MPII 8000.
De afstand tussen de MP’s kon niet meer ivm deurtje. De M5stack regelt laden/ontladen met MQTT. De shunt voegt alleen een 325A ANL zekering toe tussen omvormers en accu’s, maar verder niet veel functionaliteit.
4900Wp, 3500Wp, 2880Wp en 1665Wp aan PV. Atlantic Explorer V4 WPB, Gree duo split en 2x Mitsubitshi single L/L airco's. Pelletkachel 10 kW als backup verwarming. Als test: PV stroom dump (regelbaar vermogen) in WPB en elec boiler bij overschot.
Hebben mensen ergens hier nog tips over hoe zij de trillingen dempen van de MP?
Hij zelf lijkt van plan om de plaat via rubber op de muur te schroeven, maar de plaat zelf trilt dan nog, dus ook de mp moet apart trillingsvrij gemaakt worden vrees ik.
4900Wp, 3500Wp, 2880Wp en 1665Wp aan PV. Atlantic Explorer V4 WPB, Gree duo split en 2x Mitsubitshi single L/L airco's. Pelletkachel 10 kW als backup verwarming. Als test: PV stroom dump (regelbaar vermogen) in WPB en elec boiler bij overschot.
ZP, Gasloos sinds 2017, Nibe F1155, 12.4kWp 30° O/W + 4.4kWp 0°, 3x Victron MP2-5000 + 60 kWh
Ik hoor en zie dat er geschakeld wordt naar discharge, het ontlaadvermogen loopt op maar binnen een seconde gaat discharge weer naar idle met de alarm melding. Na weer een seconde of 10? schakelt de alarmmelding vanzelf uit, gaat het systeem naar discharge enz.
Als ik in de Cerbo de waardes nakijk zie ik het volgende:
58% State of charge
49.29V Battery
Lowest cell 3.285V
Highest cell 3.287V
Iemand enig idee wat er aan de hand kan zijn cq. wat ik kan doen om de loop te doorbreken zodat er weer ontladen wordt?
[ Voor 8% gewijzigd door Niek_ op 20-09-2024 08:04 ]
Je settings posten. Die uit ve.configure, dus wat in je mp zelf staat. Waarschijnlijk heb je daar een te laag voltage staan voor wanneer ie uitgaat.Niek_ schreef op vrijdag 20 september 2024 @ 08:02:
Hmz, de installatie lijkt hier nu in een soort loop te zitten met daarbij een Low voltage battery alarm.
Ik hoor en zie dat er geschakeld wordt naar discharge, het ontlaadvermogen loopt op maar binnen een seconde gaat discharge weer naar idle met de alarm melding. Na weer een seconde of 10? schakelt de alarmmelding vanzelf uit, gaat het systeem naar discharge enz.
Als ik in de Cerbo de waardes nakijk zie ik het volgende:
58% State of charge
49.29V Battery
Lowest cell 3.285V
Highest cell 3.287V
Iemand enig idee wat er aan de hand kan zijn cq. wat ik kan doen om de loop te doorbreken zodat er weer ontladen wordt?
Die setting waarbij je een voltage opgeeft per c-rating. Die heb ik gewoon (te) laag gezet zodat de BMS in kan grijpen ipv de multiplus.
ZP, Gasloos sinds 2017, Nibe F1155, 12.4kWp 30° O/W + 4.4kWp 0°, 3x Victron MP2-5000 + 60 kWh
Dan resoneert het ding nog even hard hoor.V_ger schreef op vrijdag 20 september 2024 @ 07:17:
Of direct op steen.
Enige echte oplossing is op dempers en in een geïsoleerde (technische) ruimte plaatsen.
Je plaat resoneert dan niet meer hoor 😉. Zonder gekheid, je blijft hem hoe dan ook horen en soms zelfs brommen, maar een zware muur helpt wel.IvoB2 schreef op vrijdag 20 september 2024 @ 08:28:
[...]
Dan resoneert het ding nog even hard hoor.
Enige echte oplossing is op dempers en in een geïsoleerde (technische) ruimte plaatsen.
Ontkoppeling dmv trillingsdempers is natuurlijk een dikke (multi)plus!
Als de muur niet zwaar genoeg is zoals hier (zandcement blokken of hoe heten die dingen) dan hoor je hem nog prima verderop in het huis in kamers aan dezelfde muur....
ZP, Gasloos sinds 2017, Nibe F1155, 12.4kWp 30° O/W + 4.4kWp 0°, 3x Victron MP2-5000 + 60 kWh
Hier 37,5 cm beton. Geen enkele resonantie.V_ger schreef op vrijdag 20 september 2024 @ 08:33:
[...]
Je plaat resoneert dan niet meer hoor 😉. Zonder gekheid, je blijft hem hoe dan ook horen en soms zelfs brommen, maar een zware muur helpt wel.
Ontkoppeling dmv trillingsdempers is natuurlijk een dikke (multi)plus!
Als de muur niet zwaar genoeg is zoals hier (zandcement blokken of hoe heten die dingen) dan hoor je hem nog prima verderop in het huis in kamers aan dezelfde muur....
Tibber; 3-fase Victron ESS, 38,4 kWh opslag; gasloos sinds 2013; Nibe F1245-10PC; SAP; HomeSeer4; Proxmox 8
Hij hangt hier niet op een plaat maar rechtstreeks op een muur van betonsteen.V_ger schreef op vrijdag 20 september 2024 @ 08:33:
[...]
Je plaat resoneert dan niet meer hoor 😉. Zonder gekheid, je blijft hem hoe dan ook horen en soms zelfs brommen, maar een zware muur helpt wel.
Ontkoppeling dmv trillingsdempers is natuurlijk een dikke (multi)plus!
Als de muur niet zwaar genoeg is zoals hier (zandcement blokken of hoe heten die dingen) dan hoor je hem nog prima verderop in het huis in kamers aan dezelfde muur....
Het is niet de muur die trilt en geluid doorgeeft maar het toestel zelf.
Indien deur van technische ruimte niet gesloten hoor je dat tot vijf meter ver.
En dan heb ik het niet over de ventilatoren die aanslaan bij grotere vermogensvraag. Dat hoor je dan tot tien meter ver.
Bij nieuwere modellen schijnen ze dat (deels) verholpen te hebben.
[ Voor 5% gewijzigd door IvoB2 op 20-09-2024 08:42 ]
Ziet er goed uit, maar die ANL fuse lijkt me iet geschikt of wel (ivm kortsluitstroomrating)?HermanGast schreef op donderdag 19 september 2024 @ 21:07:
Bijna klaar met de opbouw…
[Afbeelding]
[Afbeelding]
Nog niet alle aarding op 16mm2 en er komt een perspex plaat voor als bescherming.
Bovenin zit een Ekrano en op de verstevigde achterwand 3x MPII 8000.
De afstand tussen de MP’s kon niet meer ivm deurtje. De M5stack regelt laden/ontladen met MQTT. De shunt voegt alleen een 325A ANL zekering toe tussen omvormers en accu’s, maar verder niet veel functionaliteit.
AMD 5950x || Asus VIII Dark Hero || G.Skill Trident Z Neo 2x16GB C16-16-16-36 || EVGA FTW3 3080 Ultra || 2x WD SN850 1TB || Corsair HX850i
Ik ga de instelling er zo even uithalen en hier posten. Kreeg daarnaast de tip om met een warmtebeelcamera de verbindingen nalopen.V_ger schreef op vrijdag 20 september 2024 @ 08:20:
[...]
Je settings posten. Die uit ve.configure, dus wat in je mp zelf staat. Waarschijnlijk heb je daar een te laag voltage staan voor wanneer ie uitgaat.
Die setting waarbij je een voltage opgeeft per c-rating. Die heb ik gewoon (te) laag gezet zodat de BMS in kan grijpen ipv de multiplus.
Low voltage kan ook aan je zekering liggen.Niek_ schreef op vrijdag 20 september 2024 @ 08:48:
[...]
Ik ga de instelling er zo even uithalen en hier posten. Kreeg daarnaast de tip om met een warmtebeelcamera de verbindingen nalopen.
Tibber; 3-fase Victron ESS, 38,4 kWh opslag; gasloos sinds 2013; Nibe F1245-10PC; SAP; HomeSeer4; Proxmox 8
Oorzaak gevonden. Wederom een 275A DC switch van Victron defect. Nummer 3 in een jaar tijd.
Erg bijzonder. Die dingen worden niet gebruikt maar toch gaan ze defect.
Lijkt om overbelasting te gaan. Ik ga de logs er zo eens uithalen om te zien wat het daadwerkelijke voltage geweest is. Multiplussen zijn met 300A gezekerd, deze switch is 275A.
Iemand een idee of en zo ja waar ik data tevoorschijn kan halen per Multiplus om het afgenomen of geleverde DC amperage na te gaan? Wil graag weten of ik kort of langdurig de 275A overschreden heb.
:strip_exif()/f/image/rXwCK4TN3IhhDNTaJe3WMhk8.jpg?f=fotoalbum_large)
[ Voor 79% gewijzigd door Niek_ op 20-09-2024 10:33 ]
Mooie toren heb je! Waar heb je dat rack vandaan?HermanGast schreef op donderdag 19 september 2024 @ 21:07:
Bijna klaar met de opbouw…
[Afbeelding]
[Afbeelding]
Nog niet alle aarding op 16mm2 en er komt een perspex plaat voor als bescherming.
Bovenin zit een Ekrano en op de verstevigde achterwand 3x MPII 8000.
De afstand tussen de MP’s kon niet meer ivm deurtje. De M5stack regelt laden/ontladen met MQTT. De shunt voegt alleen een 325A ANL zekering toe tussen omvormers en accu’s, maar verder niet veel functionaliteit.
Lekker warm geworden zo te zien. Linksom of rechtsom is dat best veel amps voor welke schakelaar dan ook.Euh tenzij groot industrieel met veel contactoppervlak en echte veren om de boel wat aan te drukken.Niek_ schreef op vrijdag 20 september 2024 @ 10:17:
@John245 @V_ger
Oorzaak gevonden. Wederom een 275A DC switch van Victron defect. Nummer 3 in een jaar tijd.
Erg bijzonder. Die dingen worden niet gebruikt maar toch gaan ze defect.
Lijkt om overbelasting te gaan. Ik ga de logs er zo eens uithalen om te zien wat het daadwerkelijke voltage geweest is. Multiplussen zijn met 300A gezekerd, deze switch is 275A.
Iemand een idee of en zo ja waar ik data tevoorschijn kan halen per Multiplus om het afgenomen of geleverde DC amperage na te gaan? Wil graag weten of ik kort of langdurig de 275A overschreden heb.
[Afbeelding]
[Afbeelding]
Misschien zijn deze ook wel van Chinesium, dus stikkervermogen /2 voor een reelere max belasting.
Ik heb zelf ook van die dingen, maar 1 per batterijbank, in mijn geval 3 parallel. Die zien "maar" 75A max.
Nabrander. Ik weet niet wat de oorzaak was van de andere defecten, maar als je doet wat je deed, krijg je wat je kreeg. Tenzij overduidelijk productiefout. Dus een volgende zal het ook begeven bij hetzelfde gebruik.
[ Voor 6% gewijzigd door V_ger op 20-09-2024 12:46 ]
ZP, Gasloos sinds 2017, Nibe F1155, 12.4kWp 30° O/W + 4.4kWp 0°, 3x Victron MP2-5000 + 60 kWh
Alles nagelopen met de groothandel/Victron specialist. Zou niet mogen gebeuren, tja. Ga nu een ander type schakelaar plaatsen die 275A continue en 455A maximaal kan hebben, dan zou dit (in theorie) niet meer voor kunnen komen. Dit is de BEP Easy Fit Battery Switch.V_ger schreef op vrijdag 20 september 2024 @ 12:39:
[...]
Lekker warm geworden zo te zien. Linksom of rechtsom is dat best veel amps voor welke schakelaar dan ook.Euh tenzij groot industrieel met veel contactoppervlak en echte veren om de boel wat aan te drukken.
Misschien zijn deze ook wel van Chinesium, dus stikkervermogen /2 voor een reelere max belasting.
Ik heb zelf ook van die dingen, maar 1 per batterijbank, in mijn geval 3 parallel. Die zien "maar" 75A max.
Nabrander. Ik weet niet wat de oorzaak was van de andere defecten, maar als je doet wat je deed, krijg je wat je kreeg. Tenzij overduidelijk productiefout. Dus een volgende zal het ook begeven bij hetzelfde gebruik.
Nu hopen dat het een beetje uitkomt met de gatafstand en de huidige DC-bekabeling.
Ik kom in de logs overigens een maximale DC amperage van 454,9A tegen. Dat zou, in theorie, dan maximaal zo'n 150A per multiplus moeten zijn. Wel is het zo dat dit vermogen langdurig (1-2 uur) over de bekabeling heen gaat als het systeem aan het terugleveren is.
[ Voor 4% gewijzigd door Niek_ op 20-09-2024 13:52 ]
Wil je laten weten of het past?Niek_ schreef op vrijdag 20 september 2024 @ 13:48:
[...]
Alles nagelopen met de groothandel/Victron specialist. Zou niet mogen gebeuren, tja. Ga nu een ander type schakelaar plaatsen die 275A continue en 455A maximaal kan hebben, dan zou dit (in theorie) niet meer voor kunnen komen. Dit is de BEP Easy Fit Battery Switch.
Nu hopen dat het een beetje uitkomt met de gatafstand en de huidige DC-bekabeling.
Ik kom in de logs overigens een maximale DC amperage van 454,9A tegen. Dat zou, in theorie, dan maximaal zo'n 150A per multiplus moeten zijn. Wel is het zo dat dit vermogen langdurig (1-2 uur) over de bekabeling heen gaat als het systeem aan het terugleveren is.
Waar staat dat deze schakelaar maximaal 455A kan hebben.
Is deze schakelaar 1 uur op 455 A getest ? Of 1 uur op 275A? En wat is de impact als jij die stroom er 2 uur doorheen laat lopen?
Tibber; 3-fase Victron ESS, 38,4 kWh opslag; gasloos sinds 2013; Nibe F1245-10PC; SAP; HomeSeer4; Proxmox 8
Gevalletje de uitzondering bevestigt de regel denk ik, waarbij normaal gesproken de prijs juist x10 is zodra het woord boot in de buurt komt.jadjong schreef op vrijdag 20 september 2024 @ 14:57:
Het is ook wel een beetje apart dat een vermogensscheider in de industrie ongeveer een euro per ampère kost maar zodra het in een boot of camper toegepast wordt betaal je 14.95 voor 200A
Tot voor kort was vrijwel alles in de 'kleine' bootjes een lood/AGM/gel accu, waarbij überhaupt geen rekening werd gehouden met meer dan pakweg 20A.
Dat een jaren 90 Victron Phoenix 800 ook doodleuk 100A piek en 65A continue kan trekken stond toen al helemaal niemand bij stil.
Default IP was 192.168.1.10 (fixed) en eerst aangepast naar mijn eigen adres space. Daarna vond mijn Multiplus II GX hem direct en het werkte ook meteen goed.
Echter....
Ik wil deze meter een dubbelfunctie geven zoals in de handleiding ook staat beschreven. Ik heb een 1-fase huisaansluiting en wil via L1 de totale afname uit het net meten en met L2 mijn Growatt omvormer die op zolder hangt. Ik heb alleen de optie "PV inverter on phase 2" niet in het menu. Zie handleiding pagina 7 rechtsboven.
Hopelijk weet iemand hier raad.
Nog 17 jaar tot mijn pensioen
Had ik natuurlijk al gedaan, zowel de EM24 als de multiplus GX.jadjong schreef op vrijdag 20 september 2024 @ 16:55:
Firmware update?
Nog 17 jaar tot mijn pensioen
Nu heb ik een solaredge systeem liggen en is het eerste eens admin rechten voor mijn omvormer te krijgen (HD3658H). Ik was winkelmandjes aan het vullen en toen kwam ik deze set tegen. Het liefste bouw ik alles helemaal zelf inclu de batterijen van losse cellen, maar met het oog op de toekomst (zit nog in een verbouwing en kindje op komst). Waarom moeilijk als het makkelijk kan!
Deze is toch wel aardig compleet al zie ik liever 1 losse US5000 die ik dan een tijdje later kan aanvullen met een 2e. Ik vind 2x een US3000 niet handig, meer kabels, meer ruimte nodig, voor maar 2kwh extra opslag.
Heb het bedrijf maar even een mailtje gestuurd of deze set ook kan met 1 US5000. Ik zal het antwoord hier wel posten mochten mensen geinteresseerd zijn.
Eerste vraag: is dit uberhaupt een betrouwbaar bedrijf? Zo ver ik kan vinden is alles positief en oogt legit. Heeft iemand persoonlijke ervaring met dit bedrijf?
Tweede vraag: Buiten de energiemeter en de kables daar voor heb ik nog een losse relay nodig voor de communicatie omdat je volgens victron ook de interne K1 kan gebruiken?
En is een extra zekering niet wenselijk? ik heb er nu eentje tussen omvormer en de meterkast (zit direct na de omvormer. Dan lijkt mij de zekering van deze set voor tussen de multiplus en de batterij gaat, al heeft de batterij ook zijn eigen zekering. Moet ik er dan ook niet nog eentje tussen de multiplus en de meterkast doen? Twijfel daarover aangezien die dan eigenlijk alleen voor de multiplus is en die dan gewoon de groep de groep zou moeten klappen.
Link
Derde vraag: Voor extra veiligheid is een kast of brandblussyteem nodig/aan te raden? Lifepo4 is velemalen stabiler dan de meeste andere soorten lithium accus maar toch is altijd gevaar. Ik zie er genoeg die deze serverrack kasten gewoon op zn kant in schuurtjes hebben staan zonder problemen.
Ik ben nog bezig met een schema tekeningetje, die zal ik zsm posten. Praat altijd iets handiger
Alvast bedankt voor de reactie en nogmaals dank voor het topic en de gedeelde kennis in het topic!
Edit: afbeeldingen.
Dit is de huidige situatie
:no_upscale():strip_icc():fill(white):strip_exif()/f/image/kKPluWJTsZhs2sbWIFKFwRcX.jpg?f=user_large)
Zo zou het moeten worden als ik geen denk fout maak.
[ Voor 9% gewijzigd door toekie op 20-09-2024 19:43 ]
De ANL is extra schakel. De accu’s en MP’s hebben hun eigen zekering.Cyrus The Virus schreef op vrijdag 20 september 2024 @ 08:45:
[...]
Ziet er goed uit, maar die ANL fuse lijkt me iet geschikt of wel (ivm kortsluitstroomrating)?
A290GTS EV, PV 14,99kWp, Ekrano, 70kWh Pylontech, 3xVictron MP8000, M5stack, MQTT
Pylontech PowerCube H2 12+1 Batterijkast. (429Euro)vanWalsum schreef op vrijdag 20 september 2024 @ 12:07:
[...]
Mooie toren heb je! Waar heb je dat rack vandaan?
A290GTS EV, PV 14,99kWp, Ekrano, 70kWh Pylontech, 3xVictron MP8000, M5stack, MQTT
Dynamisch energiecontract via Zonneplan, DESS lijkt ook aardig te werken.
Het enige wat me nog opviel, is dat de waarde voor verbruik van de zonneplan p1 meter niet overeenkomt met de 'Grid' waarde uit Victron VRM. Dat is nog even wat uitzoekwerk, maar ik moet ook dit topic nog eens goed doorlezen.
Wellicht via de software van CG volgens mij kun je daar meer aanpassen.RemonDePemon schreef op vrijdag 20 september 2024 @ 16:52:
Zojuist mijn EM24 Ethernet uitgepakt en aangesloten.
Default IP was 192.168.1.10 (fixed) en eerst aangepast naar mijn eigen adres space. Daarna vond mijn Multiplus II GX hem direct en het werkte ook meteen goed.
Echter....
Ik wil deze meter een dubbelfunctie geven zoals in de handleiding ook staat beschreven. Ik heb een 1-fase huisaansluiting en wil via L1 de totale afname uit het net meten en met L2 mijn Growatt omvormer die op zolder hangt. Ik heb alleen de optie "PV inverter on phase 2" niet in het menu. Zie handleiding pagina 7 rechtsboven.
Hopelijk weet iemand hier raad.
AMD 5950x || Asus VIII Dark Hero || G.Skill Trident Z Neo 2x16GB C16-16-16-36 || EVGA FTW3 3080 Ultra || 2x WD SN850 1TB || Corsair HX850i
Staat je meter niet op het slotje?RemonDePemon schreef op vrijdag 20 september 2024 @ 16:52:
Zojuist mijn EM24 Ethernet uitgepakt en aangesloten.
Default IP was 192.168.1.10 (fixed) en eerst aangepast naar mijn eigen adres space. Daarna vond mijn Multiplus II GX hem direct en het werkte ook meteen goed.
Echter....
Ik wil deze meter een dubbelfunctie geven zoals in de handleiding ook staat beschreven. Ik heb een 1-fase huisaansluiting en wil via L1 de totale afname uit het net meten en met L2 mijn Growatt omvormer die op zolder hangt. Ik heb alleen de optie "PV inverter on phase 2" niet in het menu. Zie handleiding pagina 7 rechtsboven.
Hopelijk weet iemand hier raad.
Tibber; 3-fase Victron ESS, 38,4 kWh opslag; gasloos sinds 2013; Nibe F1245-10PC; SAP; HomeSeer4; Proxmox 8
Nee, ik heb alle standen geprobeerd. Heb jij dit wel werkend dan?
Groet,
Remon
Nog 17 jaar tot mijn pensioen
:strip_exif()/f/image/Mk4ZKFCvEEr4XeiereNsdNVg.jpg?f=fotoalbum_large)
/f/image/S5XBayjR5ThPIffQqeWuXROR.png?f=fotoalbum_large)