Ik heb toevallig van 't weekend (ik wilde nog een update posten) contact gehad met SMA zelf. Die zeiden exact hetzelfde. Het installateurs wachtwoord moet gelijk zijn aan die in ennexOS, en aangezien ik daar als eindgebruiker niet bij kan, heb ik het wachtwoord opgevraagd bij de installateur en na dat weer terug gewijzigd te hebben in de omvorner, werkte het weer!Eddie_ schreef op maandag 8 december 2025 @ 14:57:
@Supermuskusrat Heb je toevallig in je proces het installateurswachtwoord moeten wijzigen? Zo ja, zorgen dat je dan dat gewijzigde wachtwoord ook in de ennexos.sunnyportal aanpast.
Kijk hier eens. https://community.home-as...-from-sma-inverter/122425EricVdb500 schreef op maandag 8 december 2025 @ 12:19:
Wie kan me helpen?
Ik heb een SB5.0-1AV-41 hybride omvormer, HM2 en 16kwh aan batterijen.
Hoe kan ik via HA, en dus modbus, de omvormer een schop geven dat hij met bvb 2000W de batterijen moet laden van het net tussen bepaalde uren?
Deze thread loopt al vijf jaar (300+ posts en er staat ook wel wat onzin hier en daar) en bevat veel informatie. Zelf gebruik ik een Esp32 met Tasmota om het laden van de accu via ModBus aan te sturen.
Hier wel een sunnyboy 3.0 die wat vreemd gedrag laat zien maar geen continue tikken.CAvE schreef op zaterdag 6 december 2025 @ 19:09:
Hij staat staat inderdaad een kwartier tot ruim half uur te klikken. In een patroon wat zich elke 90 seconden herhaalt. Elke ochtend en avond, soms ook overdag als het zo bewolkt als vandaag. Zoals gezegd heb ik het idee dat dit voor komt als het vermogen van de string < 30 W is. (eigen verbruik grens?)
Alsof de logica zegt dat als de netto opwek < 0 W is => over 90 seconden nogmaals proberen.
De omvormer (firmeware 4.10.10R) geeft 's ochtens vroeg op de DC kant een residual current waarde aan van rond de 1.3A. Dit zakt naderhand wel richting enkele mili-amperes en dan start de inverter gewoon op (of juist andersom, de inverter start op en de residual current zakt naar acceptabele niveau's)
:strip_exif()/f/image/7DpJ1XnaDUxw1eUl00PV9u4t.jpg?f=fotoalbum_large)
Vreemde is dat er geen stroom loopt door +, - of aarde (gemeten met een stroomtang, 0.1A resolutie). Spanningsmeting tussen + of - tov aarde geeft geen stabiele waarde met een multimeter (alsof er een condensator ontlaad).
Waar deze stroom dan ook zou moeten lopen is mij niet duidelijk. Input A of B maakt hier overigens geen verschil. Isolatieweerstand is dan wel gewoon goed.
Verder geen statusmeldingen in de omvormer (weken geleden wel eens melding 3908 gekregen in de avond bij heul harde regen maar die was vanzelf gereset).
Mijn STP8.0SE heeft dit fenoneem overigens niet.
Smart Boy Energy werd op 7 december geüpdatet naar 3.14.24R.
Gevolg: Modbus werkt niet meer!
Nog mensen die dit ontdekt hebben?
Gevolg: Modbus werkt niet meer!
Nog mensen die dit ontdekt hebben?
[ Voor 16% gewijzigd door Wim Leers op 09-12-2025 23:54 ]
@Wim Leers Werkt hier nog perfectWim Leers schreef op dinsdag 9 december 2025 @ 23:53:
Smart Boy Energy werd op 7 december geüpdatet naar 3.14.24R.
Gevolg: Modbus werkt niet meer!
Nog mensen die dit ontdekt hebben?
Wat een bijzonder beeld van je stringspanning.... Ik vind de spanningen voor een 3-fasen omvormer sowieso erg (veel te) laag, en dan springt die spanning ook nog eens heel erg op en neer. Wat is daar aan de hand?Josh77 schreef op zondag 7 december 2025 @ 19:16:
@CAvE Ik heb gisteren de stringspanningen ook even aan Home Assistant gekoppeld om te zien wat er gebeurd tijdens het opstarten.[Afbeelding][Afbeelding]
Bij mij is de omvormer ook aan het zoeken om voldoende energie te hebben om op te starten, het is een Tripower SE 8 kW en op de A string die het eerste zon krijgt is het meer dan op de B string.
Ik denk dat dit normaal is en komt door het donkere weer.
Ter vergelijking hier het beeld van gisteren van mijn string op het noordwesten (120 graden vanaf zuid), je ziet dat de stringspanning de hele dag rond de 700 V zit:
WP: ME PUHZ-SW75YAA + ERSD-VM2D + EV-WP-TWS-1W 300; AC: ME MXZ-2F42VF + 2x MSZ-LN25VGV; PV: 14.08 kWp O/W + SMA STP 8.0; Vent: Zehnder Q600 ERV + Ubbink AirExcellent.
Ben er helemaal doorgegaan, maar vond niet echt nuttige informatie.FransOvk schreef op maandag 8 december 2025 @ 18:27:
[...]
Kijk hier eens. https://community.home-as...-from-sma-inverter/122425
Deze thread loopt al vijf jaar (300+ posts en er staat ook wel wat onzin hier en daar) en bevat veel informatie. Zelf gebruik ik een Esp32 met Tasmota om het laden van de accu via ModBus aan te sturen.
Dit is een wat kortere thread (https://community.home-as...-write-register/325668/13). Lijkt te werken, maar ik weet niet precies hoe Home Assistant met de conversie little/big endian omgaat. Als ik de voorbeelden bekijk dan lijkt het erop datHA daarvoor zorgt. Overigens kun je in plaats van een array van twee int16, zoals in de voorbeelden, beter een int32 sturen, dan is ook het werken met negatieve waarden wat logischerEricVdb500 schreef op woensdag 10 december 2025 @ 11:58:
[...]
Ben er helemaal doorgegaan, maar vond niet echt nuttige informatie.
Ik heb even een vraag m.b.t. de Tripower Smart Energy hybride omvormer, bv. de 10kW.
Ik heb hier wat teruggelezen/gezocht en ook op google/youtube gezocht maar ik vind toch maar weinig over de exacte werking.
Als er een batterij op aangesloten zit en het net valt weg. Schakelt de omvormer dan automatisch over naar batterij stroom (en PV stroom) om het huis te voeden? Zonder dat ik de lampen zie knipperen en zelf ook maar iets hoef te doen? (zoals bv. bij de enphase system controller?)
En schakelt dit dan ook weer netjes terug als the grid weer terug komt?
Met als systeem enkel deze omvormer + batterij + home manager 2.0?
Dit is eigenlijk wat ik er van verwacht.
Of zie ik dit compleet verkeerd
en kan iemand met ervaring dit even toelichten?
Ik heb hier wat teruggelezen/gezocht en ook op google/youtube gezocht maar ik vind toch maar weinig over de exacte werking.
Als er een batterij op aangesloten zit en het net valt weg. Schakelt de omvormer dan automatisch over naar batterij stroom (en PV stroom) om het huis te voeden? Zonder dat ik de lampen zie knipperen en zelf ook maar iets hoef te doen? (zoals bv. bij de enphase system controller?)
En schakelt dit dan ook weer netjes terug als the grid weer terug komt?
Met als systeem enkel deze omvormer + batterij + home manager 2.0?
Dit is eigenlijk wat ik er van verwacht.
Of zie ik dit compleet verkeerd
De hybride omvormer kan bijna naadloos overschakelen naar noodstroom als het net uitvalt. D.w.z: led lampen zie ik heel kort even knipperen, maar zaken zoals de televisie, warmtepomp etc draaien gewoon door en daar is niets aan te zien of te merken.
Als het stroomnet weer terugkomt, dan schakelt hij ook weer automatisch over. Ook daarbij zag ik alleen de led spotjes heel kort even knipperen, maar verder niets.
Voor bovenstaande moet wel de backup uitgang van de omvormer gebruikt worden: daar moeten de betreffende groepen (let op max vermogen) die je van noodstroom wilt voorzien aan gekoppeld worden. Dus aanpassingen in de groepenkast zijn nodig om dit te gebruiken.
Extra omvormers kunnen niet op het backup circuit, dus PV opwek heb je in die situatie alleen van de hybride omvormer.
En inderdaad: voor de combinatie hybride omvormer en batterij heb je ook de Home Manager 2.0 nodig.
Als het stroomnet weer terugkomt, dan schakelt hij ook weer automatisch over. Ook daarbij zag ik alleen de led spotjes heel kort even knipperen, maar verder niets.
Voor bovenstaande moet wel de backup uitgang van de omvormer gebruikt worden: daar moeten de betreffende groepen (let op max vermogen) die je van noodstroom wilt voorzien aan gekoppeld worden. Dus aanpassingen in de groepenkast zijn nodig om dit te gebruiken.
Extra omvormers kunnen niet op het backup circuit, dus PV opwek heb je in die situatie alleen van de hybride omvormer.
En inderdaad: voor de combinatie hybride omvormer en batterij heb je ook de Home Manager 2.0 nodig.
En de backup is “slechts” 1 fase, 4000W ( voor de 5 kW )
[ Voor 16% gewijzigd door Tons op 10-12-2025 22:57 ]
Let hier op "bijna" voor naadloos.Franciesco schreef op woensdag 10 december 2025 @ 21:12:
De hybride omvormer kan bijna naadloos overschakelen naar noodstroom als het net uitvalt. D.w.z: led lampen zie ik heel kort even knipperen, maar zaken zoals de televisie, warmtepomp etc draaien gewoon door en daar is niets aan te zien of te merken.
Als het stroomnet weer terugkomt, dan schakelt hij ook weer automatisch over. Ook daarbij zag ik alleen de led spotjes heel kort even knipperen, maar verder niets.
Er staat in de SMA documentatie dat het géén UPS is dus let op met PC's, servers, ect.
Ik ben hier ook aan het puzzelen voor een batterij met een SE die op de zolder hangt. Maar een accu wil(kan) ik daar eigenlijk niet hebben. En om nu 25meter DC kabes naar buiten te trekken is ook zo zonde.
Mij vielen 2 dingen op:
- Je hebt Home manager nodig als je accu als noodstroom wilt gebruiken. (Ik dacht dat de omvormer wel door zou hebben dat de stroom uitvalt dan loskoppelt van net en start met terugleveren...)
- Backup is maar voor 1 fase. Ik hoop toch dat als ik een tripower heb hij ook over 3 fasen terug levert, anders is het geen noodstroom. In mijn geval TP SE 8.0.
Wat mij verder niet duidelijk is of je betaald abonnement nodig hebt bij die Home Manager 2.0. Ik doe meeste besturing met Node-Red, ik begrijp dat veel van de logica nu in die HM2.0 ingebouwd zit, dat is mooi, zolang het beschikbaar blijft. Ik word langzamerhand een beetje kriegel van als die smart home producten waar 'ineens' een service stopt en producten niet meer werken.
- Je hebt Home manager nodig als je accu als noodstroom wilt gebruiken. (Ik dacht dat de omvormer wel door zou hebben dat de stroom uitvalt dan loskoppelt van net en start met terugleveren...)
- Backup is maar voor 1 fase. Ik hoop toch dat als ik een tripower heb hij ook over 3 fasen terug levert, anders is het geen noodstroom. In mijn geval TP SE 8.0.
Wat mij verder niet duidelijk is of je betaald abonnement nodig hebt bij die Home Manager 2.0. Ik doe meeste besturing met Node-Red, ik begrijp dat veel van de logica nu in die HM2.0 ingebouwd zit, dat is mooi, zolang het beschikbaar blijft. Ik word langzamerhand een beetje kriegel van als die smart home producten waar 'ineens' een service stopt en producten niet meer werken.
@Franciesco Bedankt voor de toelichting.
@Tons Dat het slechts 1 fase backup is, kom ik toch niet echt tegen in de documentatie?
:strip_exif()/f/image/KxiEv0jL0bArRL3qoDWdsPFI.png?f=user_large)
/f/image/gdr77AJymAtu2aFqxpR2GOkb.png?f=fotoalbum_large)
Wel erg jammer dat SMA geen grotere hybride omvormers heeft. Zoals de chinese merken dat wel hebben. Alleen gebruik ik die liever niet.
Zou graag een ±20kW SMA hybride omvormer hebben, zodat ik dat volledige vermogen ook als backup kan gebruiken en niet slechts de 10/12 kW (bij plaatsing van een "gewone" tripower naast de 10kW hybride)
@Tons Dat het slechts 1 fase backup is, kom ik toch niet echt tegen in de documentatie?
:strip_exif()/f/image/KxiEv0jL0bArRL3qoDWdsPFI.png?f=user_large)
/f/image/gdr77AJymAtu2aFqxpR2GOkb.png?f=fotoalbum_large)
Wel erg jammer dat SMA geen grotere hybride omvormers heeft. Zoals de chinese merken dat wel hebben. Alleen gebruik ik die liever niet.
Zou graag een ±20kW SMA hybride omvormer hebben, zodat ik dat volledige vermogen ook als backup kan gebruiken en niet slechts de 10/12 kW (bij plaatsing van een "gewone" tripower naast de 10kW hybride)
@Tons & @rene037 de TriPower Smart energy omvormers leveren wel degelijk 3 fasen noodstroom aan het backup circuit. En zijn daarbij in staat om ongelijke belasting per fase (unbalanced) te doen tijdens noodstroom. Misschien hadden jullie het over de Sunny Boy Smart energy?
De Home Manager 2.0 is niet nodig voor noodstroom (wel voor de normale modus icm een batterij). Sterker nog: de HM 2.0 is spanningsloos in noodstroombedrijf. De SE omvormer managed dan de energiestromen.
Er is geen abbonnement nodig bij gebruik van de HM 2.0.
De Home Manager 2.0 is niet nodig voor noodstroom (wel voor de normale modus icm een batterij). Sterker nog: de HM 2.0 is spanningsloos in noodstroombedrijf. De SE omvormer managed dan de energiestromen.
Er is geen abbonnement nodig bij gebruik van de HM 2.0.
Dit kan wel, maar alleen als je batterij niet op 100% zit. dan klapt de boel eruitFranciesco schreef op woensdag 10 december 2025 @ 21:12:
...
Extra omvormers kunnen niet op het backup circuit, dus PV opwek heb je in die situatie alleen van de hybride omvormer.
...
Ik gebruik zelf een tripower hybrid 8kw met omschakelaar.
in het geval van stroomuitval zet ik de hoofdschakelaar handmatig uit. Zet die op slot (kan niet meer worden ingeschakeld)
Vervolgens zet ik de omschakelaar om, zo wordt via de 'ingang' stroom teruggeleverd aan het hele huis.
De tweede omvormer (tripower 5kw) kan dan ook gewoon terugleveren en mee helpen. Maar zodra je batterij op 100% zit, loopt de spanning op. en knalt de SMA Hybrid eruit. In theorie zou je dit kunnen automatiseren dat de omvormer bij > 95% batterij wordt uitgeschakeld (met een relais oid) en bij een lagere batterij percentage weer wordt ingeschakeld. Maar voor mij gaat dit nu te ver.
Het is iets minder mooi/netjes dan een volledig automatische backup. Maar het werkt. Ik heb het in een periode van 9 maanden al drie keer 'nodig' gehad.
P.S. als je auto op 11kw gaat laden, knalt de SMA Hybrid er ook gewoon netjes uit en zit je weer zonder stroom
[ Voor 4% gewijzigd door gekke-gerrit op 11-12-2025 10:22 ]
Goeie aanvulling @gekke-gerrit ! Het idee van die omschakelaar om extra PV omvormers wel/niet in het backup circuit te kunnen zetten vind ik interessant. Al zou je dit denk ik ook kunnen doen door die extra omvormer(s) standaard wel op te nemen in het backup circuit maar uit te schakelen via de DC schakelaar en de betreffende aardlekautomaat indien de batterij vol raakt? Dan moet je natuurlijk wel thuis zijn...
En inderdaad: als er teveel vermogen gevraagd wordt van de hybride omvormer (on grid en in backup modus), dan stopt hij er mee. Maar hij start ook weer automatisch op.
Mocht je de EV willen laden in backup modus (zou ik alleen doen als er stroom over is), dan kan dat ook op een laag vermogen.
En inderdaad: als er teveel vermogen gevraagd wordt van de hybride omvormer (on grid en in backup modus), dan stopt hij er mee. Maar hij start ook weer automatisch op.
Mocht je de EV willen laden in backup modus (zou ik alleen doen als er stroom over is), dan kan dat ook op een laag vermogen.
Dat is nu hoe ik het doe inderdaad, gewoon met de aardlekautomaat uitzetten.Franciesco schreef op donderdag 11 december 2025 @ 10:57:
Goeie aanvulling @gekke-gerrit ! Het idee van die omschakelaar om extra PV omvormers wel/niet in het backup circuit te kunnen zetten vind ik interessant. Al zou je dit denk ik ook kunnen doen door die extra omvormer(s) standaard wel op te nemen in het backup circuit maar uit te schakelen via de DC schakelaar en de betreffende aardlekautomaat indien de batterij vol raakt? Dan moet je natuurlijk wel thuis zijn...
....
Achter de aardlekautomaat zou je dus nog een (slim) relais kunnen opnemen om dit te automatiseren. Maar dat doe ik pas als WOIII van start is gegaan denk ik.
@rene037 een Home Manager 2.0. heb je niet perse nodig. Aansturing kan ook prima met Home assistant en een home wizard P1 meter.
Met onder andere Evcc kan je de accu laden en ontladen op bepaalde prijzen.
Scheelt weer een duur stukje hardware
[ Voor 13% gewijzigd door gekke-gerrit op 11-12-2025 12:27 ]
Home manager of Sma Energy meter zijn inderdaad niet nodig om met een accu te kunnen werken.Wel moet je dan op een of andere manier de informatie van de P1 poort over kunnen brengen naar de omvormer. Binnen HA is een eMeter emulatie beschikbaar. Zelf gebruik ik een zelf geschreven P1 poort lezer annex eMeter emulatie op een esp32 met Tasmota. Dat is weer een schakel minder in de keten, servers vereisen meer onderhoud en downtime dan een esp device.gekke-gerrit schreef op donderdag 11 december 2025 @ 11:03:
[...]
Dat is nu hoe ik het doe inderdaad, gewoon met de aardlekautomaat uitzetten.
Achter de aardlekautomaat zou je dus nog een (slim) relais kunnen opnemen om dit te automatiseren. Maar dat doe ik pas als WOIII van start is gegaan denk ik.
@rene037 een Home Manager 2.0. heb je niet perse nodig. Aansturing kan ook prima met Home assistant en een home wizard P1 meter.
Met onder andere Evcc kan je de accu laden en ontladen op bepaalde prijzen.
Scheelt weer een duur stukje hardware
De omvormer schakelt probleemloos over naar noodstroom en weer terug. Wel vloog de aardlek die op de noodstroom is aangesloten er een keer uit bij het omschakelen naar noodstroom.
De laatste 'approverd battery list' is van 2023. Ik kon geen nieuwere vinden, of keek ik verkeerd? Het lijkt mij toch dat er sindsdien wel wat ontwikkeling is geweest...
Dat vind ik ook heel erg bijzonder. Er zijn superveel acculeverancieres, ook van de hoogvoltage versies. En velen claimen ook voor SMA geschikt te zijn. Maar op de lijst van SMA zelf staan er al jaren maar een paar...rene037 schreef op donderdag 11 december 2025 @ 19:45:
De laatste 'approverd battery list' is van 2023. Ik kon geen nieuwere vinden, of keek ik verkeerd? Het lijkt mij toch dat er sindsdien wel wat ontwikkeling is geweest...
WP: ME PUHZ-SW75YAA + ERSD-VM2D + EV-WP-TWS-1W 300; AC: ME MXZ-2F42VF + 2x MSZ-LN25VGV; PV: 14.08 kWp O/W + SMA STP 8.0; Vent: Zehnder Q600 ERV + Ubbink AirExcellent.
De ontwikkelingen gaan hier door, ik heb nu 3-fase in huis 
Nu heb ik 2 1 fase omvormers (SB4000 en SB2500) plus nog een Hoymiles setje (700W).
Schiet ik er iets mee op als ik naar 1 omvormer ga (Tripower) wat de verdeling over de fasen betreft?
Mogelijk komt hier een flinke batterij met Deye 12kW 3-fase omvormer in de schuur en die heeft een ingang voor omvormers (of een generator/aggregaat) tot 8kW.
Met de huidige omvormers heb ik een vrij onevenwichtige verdeling, SB2500 met 3240Wp op N/O en SB4000 met 4620Wp op Z/W die nu elk op een eigen fase zitten.
Op MP zie ik aardig wat Tripowers voor leuke prijzen, soms nog nieuw.
Een verschil met nu is dat er 15m AC naar de meterkast gaat en naar de schuur is 20m.
Van de schuur naar de meterkast is ook 20m maar dat wordt een dikke kabel en ik denk minder te verliezen met 3-fasen dan met 2 waarvan 1 zwaar belast is (4000W).
Op een mooie dag ziet het er zo uit:
:strip_exif()/f/image/pVHm0nNMkGZigkXDfERZ08gL.jpg?f=fotoalbum_medium)
Dit is een warme dag, bij koeler weer piek ik op 6500W AC met 3 omvormers tegelijk.
Nu zie ik dat er 2 mppt's zitten op de meeste Tripowers, dat moet lukken met de 2 grote strings.
Zou dit beter gaan met de Deye dan 2 aparte omvormers en een 3e fase die bijna niks doet?
Op deze fasen zitten gebruikers, met de Tripower niet.
Het is haast niet te doen om DC naar de schuur te brengen, dus ik overweeg de AC kant.
Een bonus zou zijn dat een Tripower niet in storing gaat met de Deye off-grid, dan hoef ik de kabel alleen naar de groepenkast te trekken en als de 'slider' goed werkt extra bunus
Nu heb ik 2 1 fase omvormers (SB4000 en SB2500) plus nog een Hoymiles setje (700W).
Schiet ik er iets mee op als ik naar 1 omvormer ga (Tripower) wat de verdeling over de fasen betreft?
Mogelijk komt hier een flinke batterij met Deye 12kW 3-fase omvormer in de schuur en die heeft een ingang voor omvormers (of een generator/aggregaat) tot 8kW.
Met de huidige omvormers heb ik een vrij onevenwichtige verdeling, SB2500 met 3240Wp op N/O en SB4000 met 4620Wp op Z/W die nu elk op een eigen fase zitten.
Op MP zie ik aardig wat Tripowers voor leuke prijzen, soms nog nieuw.
Een verschil met nu is dat er 15m AC naar de meterkast gaat en naar de schuur is 20m.
Van de schuur naar de meterkast is ook 20m maar dat wordt een dikke kabel en ik denk minder te verliezen met 3-fasen dan met 2 waarvan 1 zwaar belast is (4000W).
Op een mooie dag ziet het er zo uit:
:strip_exif()/f/image/pVHm0nNMkGZigkXDfERZ08gL.jpg?f=fotoalbum_medium)
Dit is een warme dag, bij koeler weer piek ik op 6500W AC met 3 omvormers tegelijk.
Nu zie ik dat er 2 mppt's zitten op de meeste Tripowers, dat moet lukken met de 2 grote strings.
Zou dit beter gaan met de Deye dan 2 aparte omvormers en een 3e fase die bijna niks doet?
Op deze fasen zitten gebruikers, met de Tripower niet.
Het is haast niet te doen om DC naar de schuur te brengen, dus ik overweeg de AC kant.
Een bonus zou zijn dat een Tripower niet in storing gaat met de Deye off-grid, dan hoef ik de kabel alleen naar de groepenkast te trekken en als de 'slider' goed werkt extra bunus
[ Voor 11% gewijzigd door Speedy-Andre op 11-12-2025 22:09 ]
PVoutput 2x Toshiba Daiseikai 8 3,5kW, Atlantic Explorer V3 200l coil. Gasloos aug 2016, 8620Wp, Monoblock Panasonic J 7kW met radiatoren
Overweeg dan een tripower SE, dan heb je met de accu direct noodstroom op 3 fases. Je bent redelijk vrij in de keuze van accu.
Het 'luxe' probleem is dat de batterij in de schuur komt (vanwege gewicht en omvormer warmte/geluid), daardoor kan ik alleen nog iets met een koopje doen en ik heb liever geen batterij in huis.rene037 schreef op donderdag 11 december 2025 @ 22:15:
Overweeg dan een tripower SE, dan heb je met de accu direct noodstroom op 3 fases. Je bent redelijk vrij in de keuze van accu.
Dat systeem krijgt trouwens al off-grid wat met 12kW prima zal werken.
PVoutput 2x Toshiba Daiseikai 8 3,5kW, Atlantic Explorer V3 200l coil. Gasloos aug 2016, 8620Wp, Monoblock Panasonic J 7kW met radiatoren
OK, die SMA kan ook in de schuur, maar mijn gedachte was aanschaf aparte omvormer met batterij en een SMA Tripower is (vermoed ik) duurder dan alleen de SMA Tripower SE. Tenzij je de batterij voor een prikkie kunt krijgen en het geen hoogspanningsbatterij is. Je moet wel een wat dikkere kabel naar de schuur leggen en weer terug, want je hele huis gaat via die kabel, maar het is wel 'seamless' als de stroom uitvalt.Speedy-Andre schreef op donderdag 11 december 2025 @ 22:26:
[...]
Het 'luxe' probleem is dat de batterij in de schuur komt (vanwege gewicht en omvormer warmte/geluid), daardoor kan ik alleen nog iets met een koopje doen en ik heb liever geen batterij in huis.
Dat systeem krijgt trouwens al off-grid wat met 12kW prima zal werken.
Maar het is uiteraard je eigen overweging, ik heb geen belang bij SMA, jouw oplossing kan voor jou prima werken.
Versie 1.4 van de lijst (staat datum in van 10-2024) kreeg ik retour van de serviceafdeling SMA op mijn vraag of nieuwe BYD HVM+ compatibel is. Vraag ligt nu bij Technical Sales Support, benieuwd of er wat uit komt.rene037 schreef op donderdag 11 december 2025 @ 19:45:
De laatste 'approverd battery list' is van 2023. Ik kon geen nieuwere vinden, of keek ik verkeerd? Het lijkt mij toch dat er sindsdien wel wat ontwikkeling is geweest...
Met veel zoeken bijna niets kunnen vinden over compatabiliteit andere batterijen. Wellicht hebben ze liever dat iedereen een SMA-batterij koopt
Naast de HVM+ hoop ik dat de SMA TriPower SE ook met de HVB compatibel gaat zijn.
Houdt ons ajb op de hoogte @ZjelcoP.
Van de huidige lijst vind ik zelf de HVM nog altijd de beste keuze vanwege m.n. de schaalbaarheid. Helaas wel prijzig.
Houdt ons ajb op de hoogte @ZjelcoP.
Van de huidige lijst vind ik zelf de HVM nog altijd de beste keuze vanwege m.n. de schaalbaarheid. Helaas wel prijzig.
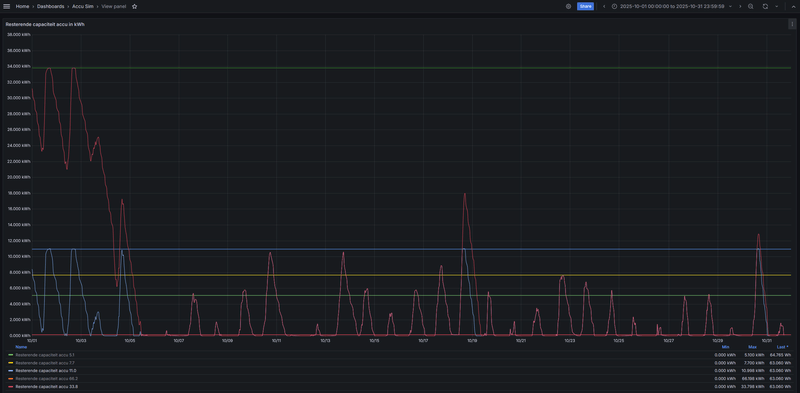
Ik heb sinds een jaar een Sma Home Storage van 9.8 kWh verbonden aan een Sma Tripower Hybrid 10. Weet iemand het verschil tussen de twee tellers voor lading en ontlading in het webinterface van de omvormer.
:strip_exif()/f/image/FGd2n1HiSgzgmoUPR5J64XYq.jpg?f=fotoalbum_large)
Het maakt nogal verschil. De eerste waarde zou een efficiency van 82% betekenen. De tweede waarde van 94%. In de app lijken voor de geschiedenis van de accu de tweede waarden gebruikt te worden.
Dit is hoe het er in de export uitziet met de codes en de namen:
:strip_exif()/f/image/FGd2n1HiSgzgmoUPR5J64XYq.jpg?f=fotoalbum_large)
Het maakt nogal verschil. De eerste waarde zou een efficiency van 82% betekenen. De tweede waarde van 94%. In de app lijken voor de geschiedenis van de accu de tweede waarden gebruikt te worden.
Dit is hoe het er in de export uitziet met de codes en de namen:
[ Voor 21% gewijzigd door FransOvk op 12-12-2025 16:55 ]
@FransOvk Het hoogste getal is de energie die van je zonnepanelen je accu ingegaan is en het laagste getal
de energie die de omvormer uiteindelijk op je huis net geleverd heeft. Dus 1801/2193= circa 82 % systeem efficiëntie waarbij je moet rekenen dat het rendement van de batterij circa 94- 95 % is en de rest systeemverliezen bij laden en ontladen.
de energie die de omvormer uiteindelijk op je huis net geleverd heeft. Dus 1801/2193= circa 82 % systeem efficiëntie waarbij je moet rekenen dat het rendement van de batterij circa 94- 95 % is en de rest systeemverliezen bij laden en ontladen.
[ Voor 3% gewijzigd door Josh77 op 13-12-2025 19:26 ]
Dus accu rendement (DC )is 2015/2147= 94% en het totaal rendement (AC) is 1801/2193= 82%. Dat is iets om rekening mee te houden als je gaat optimaliseren bij dynamische prijzen.Josh77 schreef op vrijdag 12 december 2025 @ 17:22:
@FransOvk Het hoogste getal is de energie die van je zonnepanelen je accu ingegaan is en het laagste getal
de energie die de omvormer uiteindelijk op je huis net geleverd heeft. Dus 1801/2146= circa 84 % RTE waarbij je moet rekenen dat het rendement van de batterij circa 94- 95 % is en de rest systeemverliezen bij laden en ontladen.
Ik had gehoopt dat het totaal rendement van een hybride omvormer bij enkel laden van de accu uit PV overschot hoger zou zijn omdat je een DC->AC->DC conversie zou overslaan maar kennelijk is dat niet het geval.
[ Voor 14% gewijzigd door FransOvk op 12-12-2025 17:55 ]
@FransOvk Bij laden uit je zonnepanelen heb je ook nog dc ->dc conversie , afhankelijk van de string spanning en accuspanning.
Bijvoorbeeld dc-> dc = 97 %, accu = 94 % en dc ->ac =90 % dan kom je aan die 82 %.
Het hoogste rendement wordt gehaald bij grotere vermogens laden en ontladen en vol - leeg van de accu. Deellasten en kleine vermogens werken niet bevorderlijk voor het totaal rendement.
Bij laden met dynamische tarieven wel een ding om rekening mee te houden.
Bijvoorbeeld dc-> dc = 97 %, accu = 94 % en dc ->ac =90 % dan kom je aan die 82 %.
Het hoogste rendement wordt gehaald bij grotere vermogens laden en ontladen en vol - leeg van de accu. Deellasten en kleine vermogens werken niet bevorderlijk voor het totaal rendement.
Bij laden met dynamische tarieven wel een ding om rekening mee te houden.
Even wat dieper op ingaanrene037 schreef op donderdag 11 december 2025 @ 22:51:
[...]
OK, die SMA kan ook in de schuur, maar mijn gedachte was aanschaf aparte omvormer met batterij en een SMA Tripower is (vermoed ik) duurder dan alleen de SMA Tripower SE. Tenzij je de batterij voor een prikkie kunt krijgen en het geen hoogspanningsbatterij is. Je moet wel een wat dikkere kabel naar de schuur leggen en weer terug, want je hele huis gaat via die kabel, maar het is wel 'seamless' als de stroom uitvalt.
Maar het is uiteraard je eigen overweging, ik heb geen belang bij SMA, jouw oplossing kan voor jou prima werken.
Ik denk dat het niet goed voor het rendement is wanneer ik de 2 pv strings naar de schuur breng, al zouden ze dan direct op de Deye hybride omvormer kunnen komen (20m lengte ofwel 80m solar kabel met het nodige gedoe als boren en rood/zwart gescheiden houden).
Mijn idee was om dit met AC te doen aangezien ik dan een bestaand gat in een betonnen vloer kan gebruiken omdat een 3x4mm2 kabel dezelfde diameter heeft als een 5x2.5mm kabel.
Met de huidige 4kW en 2,5kW omvormers lukt dat niet tenzij ik de 4kW omvormer met 4 aders aansluit.
De Deye krijgt dan ongelijke fasen binnen terwijl een Tripower dat netjes verdeelt en er per ader 9A loopt.
Er zit een 'generator' ingang op de Deye die denk ik het beste werkt met een gelijk vermogen per fase, door die ingang blijft de Tripower ook bij off-grid werken (leuk, maar is geen noodzaak).
Blijven de 2 omvormers in bedrijf dan heb ik 15m AC naar de meterkast en nog eens 20m naar de schuur plus nogmaals 20m terug naar de meterkast als ik terug zou leveren (lage prio dus verlies mag).
Het is ook de vraag welke netspanning de omvormers straks zien met zoveel meters er tussen.
[ Voor 9% gewijzigd door Speedy-Andre op 12-12-2025 22:07 ]
PVoutput 2x Toshiba Daiseikai 8 3,5kW, Atlantic Explorer V3 200l coil. Gasloos aug 2016, 8620Wp, Monoblock Panasonic J 7kW met radiatoren
@Josh77 Dat had ik me even niet gerealiseerd. Verlies op verlies op verlies is niet optellen, maar vermenigvuldigen.Josh77 schreef op vrijdag 12 december 2025 @ 18:53:
@FransOvk Bij laden uit je zonnepanelen heb je ook nog dc ->dc conversie , afhankelijk van de string spanning en accuspanning.
Bijvoorbeeld dc-> dc = 97 %, accu = 94 % en dc ->ac =90 % dan kom je die 82 %.
Het hoogste rendement wordt gehaald bij grotere vermogens laden en ontladen en vol - leeg van de accu. Deellasten en kleine vermogens werken niet bevorderlijk voor het totaal rendement.
Bij laden met dynamische tarieven wel een ding om rekening mee te houden.
@Josh77 volgens mij hebben we het hier niet puur over de RTE maar over de systeemefficientie. Dus inclusief het verbruik van de omvormer (en batterij) zelf. Tenminste, zo heb ik het begrepen nav een paper van SMA.
Vaak wordt er alleen over RTE gesproken, maar mijn inziens is de systeemefficientie belangrijker. En die is logischerwijs altijd wat lager.
Vaak wordt er alleen over RTE gesproken, maar mijn inziens is de systeemefficientie belangrijker. En die is logischerwijs altijd wat lager.
@Franciesco Je heb gelijk RTE is niet de goede benaming, systeemefficientie is de goede.
Iedere situatie is anders en voor jou kan het logischer zijn om het te doen zoals je van plan bent.Speedy-Andre schreef op vrijdag 12 december 2025 @ 19:13:
[...]
Even wat dieper op ingaan
Ik denk dat het niet goed voor het rendement is wanneer ik de 2 pv strings naar de schuur breng, al zouden ze dan direct op de Deye hybride omvormer kunnen komen (20m lengte ofwel 80m solar kabel met het nodige gedoe als boren en rood/zwart gescheiden houden).
Mijn idee was om dit met AC te doen aangezien ik dan een bestaand gat in een betonnen vloer kan gebruiken omdat een 3x4mm2 kabel dezelfde diameter heeft als een 5x2.5mm kabel.
Met de huidige 4kW en 2,5kW omvormers lukt dat niet tenzij ik de 4kW omvormer met 4 aders aansluit.
De Deye krijgt dan ongelijke fasen binnen terwijl een Tripower dat netjes verdeelt en er per ader 9A loopt.
Er zit een 'generator' ingang op de Deye die denk ik het beste werkt met een gelijk vermogen per fase, door die ingang blijft de Tripower ook bij off-grid werken (leuk, maar is geen noodzaak).
Blijven de 2 omvormers in bedrijf dan heb ik 15m AC naar de meterkast en nog eens 20m naar de schuur plus nogmaals 20m terug naar de meterkast als ik terug zou leveren (lage prio dus verlies mag).
Het is ook de vraag welke netspanning de omvormers straks zien met zoveel meters er tussen.
[Afbeelding]
Als je PV-spanning hoog wordt, moet je de twee kabels inderdaad plm 6cm uit elkaar houden volgens de regels. Als dat extra boorwerk betekent is dat ook niet leuk.
Overigens zou ik over die afstanden voor AC eerder naar 6mm2 gaan als je je zorgen maakt over verliezen.
Daar staat dan weer tegenover dat je met de PV-kabels weer veel minder verlies hebt door de hoge spanning, Die PV-kabels zijn al best dik.
Zo hoog is de pv spanning niet, Z/W 400V en N/O 360V (beide 12 panelen).
Ik heb 4mm2 voor de SB4000 (Z/W) gebruikt omdat 2.5mm2 behoorlijk warm werd, bij de SB2500 is dat een stuk minder en dat lijkt wel op wat het met een Tripower per fase zou worden.
Bovendien is de kabellengte van de AC kant maar 5m meer en ligt er tussen de schuur en meterkast 6 en 10mm2 (ivm off-grid).
Afgezien van het werk is dc kabels trekken wel betaalbaar en er is geen andere omvormer nodig.
Het is de vraag hoe goed de Deye mppt's zijn, ik denk dat SMA dat beter doet en er is (onderlinge en harde) schaduw van september tot april.
Lastig dat ik de verschillende opties niet even kan testen, dan zou ik aan de resultaten kunnen zien welke de beste is.
Ik heb 4mm2 voor de SB4000 (Z/W) gebruikt omdat 2.5mm2 behoorlijk warm werd, bij de SB2500 is dat een stuk minder en dat lijkt wel op wat het met een Tripower per fase zou worden.
Bovendien is de kabellengte van de AC kant maar 5m meer en ligt er tussen de schuur en meterkast 6 en 10mm2 (ivm off-grid).
Afgezien van het werk is dc kabels trekken wel betaalbaar en er is geen andere omvormer nodig.
Het is de vraag hoe goed de Deye mppt's zijn, ik denk dat SMA dat beter doet en er is (onderlinge en harde) schaduw van september tot april.
Lastig dat ik de verschillende opties niet even kan testen, dan zou ik aan de resultaten kunnen zien welke de beste is.
PVoutput 2x Toshiba Daiseikai 8 3,5kW, Atlantic Explorer V3 200l coil. Gasloos aug 2016, 8620Wp, Monoblock Panasonic J 7kW met radiatoren
Lees al een tijdje mee en wil binnenkort offerte definitief maken. Een paar punten waar ik graag feedback op krijg van ervaringsdeskundigen hier. De huidige situatie:
- 3x 25A huisaansluiting.
- 3 x pannendak (Oost, Zuid, West) voor panelen - Geen/Weinig schaduw - Hoek: 2x 51gr (O/W), 1x 45gr (Z)
- Gas combiketel / Inductie koken -> Wil liefst komend jaar verwarming omzetten naar L/W warmtepomp
- 3 x 8 panelen gezien toekomstig verbruik. Maar er kunnen meer op op het dak..
Mijn wensen/eisen:
- Toekomstbestendige installatie: Warmtepomp (2026), EV (2027), eventueel batterij opslag later etc
- (Standaard) functionaliteit voor Zero Export
- Liever geen koppeling met Chinese website of forse Vendor lock-in
- Koppeling met HA
Ik kom op SMA omdat dit een degelijk (Duits) merk lijkt, waar in de toekomst ook andere merken batterijen aan kan koppelen en ik geen optimizers oid denk nodig te hebben. Via Sunny Design kom ik op onderstaande als ik kies hybride omvormer (ivm eis toekomstbestendig). Oost/West als Polystring op input B. Dit geeft echter een opmerking m.b.t. max. operating input current.
:strip_exif()/f/image/FWjQGNNdxbTymEQvoN3euzpr.jpg?f=fotoalbum_large)
Als alternatief, onderstaande met conventionele omvormer (wel 3 ingangen voor Oost, West en Zuid apart)
:strip_exif()/f/image/VNrIJgVEM41hccGObaECYM9a.jpg?f=fotoalbum_large)
Ik zou het liefst voor de hybride omvormer willen kiezen maar wil graag vooraf wat meer zekerheid dat ik niet tegen problemen aan ga lopen. Daarom de volgende vragen:
- Kan ik problemen verwachten met het eerste ontwerp (hybride), gezien de waarschuwing in het ontwerp?
- Zo ja, welke problemen kan ik verwachten en heeft dit invloed op bijv. de garantie van de omvormer?
- Is optie 2 een werkbaar alternatief of is dit onvoldoende toekomstbestendig?
- 3x 25A huisaansluiting.
- 3 x pannendak (Oost, Zuid, West) voor panelen - Geen/Weinig schaduw - Hoek: 2x 51gr (O/W), 1x 45gr (Z)
- Gas combiketel / Inductie koken -> Wil liefst komend jaar verwarming omzetten naar L/W warmtepomp
- 3 x 8 panelen gezien toekomstig verbruik. Maar er kunnen meer op op het dak..
Mijn wensen/eisen:
- Toekomstbestendige installatie: Warmtepomp (2026), EV (2027), eventueel batterij opslag later etc
- (Standaard) functionaliteit voor Zero Export
- Liever geen koppeling met Chinese website of forse Vendor lock-in
- Koppeling met HA
Ik kom op SMA omdat dit een degelijk (Duits) merk lijkt, waar in de toekomst ook andere merken batterijen aan kan koppelen en ik geen optimizers oid denk nodig te hebben. Via Sunny Design kom ik op onderstaande als ik kies hybride omvormer (ivm eis toekomstbestendig). Oost/West als Polystring op input B. Dit geeft echter een opmerking m.b.t. max. operating input current.
:strip_exif()/f/image/FWjQGNNdxbTymEQvoN3euzpr.jpg?f=fotoalbum_large)
Als alternatief, onderstaande met conventionele omvormer (wel 3 ingangen voor Oost, West en Zuid apart)
:strip_exif()/f/image/VNrIJgVEM41hccGObaECYM9a.jpg?f=fotoalbum_large)
Ik zou het liefst voor de hybride omvormer willen kiezen maar wil graag vooraf wat meer zekerheid dat ik niet tegen problemen aan ga lopen. Daarom de volgende vragen:
- Kan ik problemen verwachten met het eerste ontwerp (hybride), gezien de waarschuwing in het ontwerp?
- Zo ja, welke problemen kan ik verwachten en heeft dit invloed op bijv. de garantie van de omvormer?
- Is optie 2 een werkbaar alternatief of is dit onvoldoende toekomstbestendig?
Ik heb even een vraag over de noodstroom aansluiting,
Op de tekening staat dat er een ethernet kabel vanaf de router naar de HM2.0 gaat en vanaf de router naar de omvormer.
Ik heb nu de router en de HM2.0 beiden rechtstreeks op de router zitten.
moet de omvormer rechtstreeks naar de HM2.0 verbonden worden ? of kan het ook met beide op de router ?
anders moet ik nog een UTP kabel leggen
Aad
Op de tekening staat dat er een ethernet kabel vanaf de router naar de HM2.0 gaat en vanaf de router naar de omvormer.
Ik heb nu de router en de HM2.0 beiden rechtstreeks op de router zitten.
moet de omvormer rechtstreeks naar de HM2.0 verbonden worden ? of kan het ook met beide op de router ?
anders moet ik nog een UTP kabel leggen
Aad
Er hoeft geen rechtstreekse verbinding te zijn tussen de omvormer en de HM.Aad schreef op woensdag 24 december 2025 @ 20:20:
Ik heb even een vraag over de noodstroom aansluiting,
Op de tekening staat dat er een ethernet kabel vanaf de router naar de HM2.0 gaat en vanaf de router naar de omvormer.
Ik heb nu de router en de HM2.0 beiden rechtstreeks op de router zitten.
moet de omvormer rechtstreeks naar de HM2.0 verbonden worden ? of kan het ook met beide op de router ?
anders moet ik nog een UTP kabel leggen
Aad
Bij mij zitten beide apparaten los aangesloten op mijn netwerk.
bedankt voor deze info, hoef ik niet weer in de kruipruimte.spencer_830 schreef op woensdag 24 december 2025 @ 20:25:
[...]
Er hoeft geen rechtstreekse verbinding te zijn tussen de omvormer en de HM.
Bij mij zitten beide apparaten los aangesloten op mijn netwerk.
fijne feestdagen
Aad
Over een paar dagen start ons dynamisch energiecontract, het wordt dus hoog tijd om over optimaliseren na te denken.
De situatie:
• Woonhuis: vrijstaand, bouwjaar 1912, 245 m², alleen HR++ glas op de benedenverdieping, verder geen isolatie, verwarming met radiatoren
• Kantoor: vrijstaand, bouwjaar 1991, 115 m², dubbel glas, vloer- muur- en dakisolatie, vloerverwarming.
• Zonnepanelen: 4 kWp oost en 9kWp west, Sma Tripower Hybrid 10kW omvormer
• Thuisaccu: Sma Home Storage 9.8 kWh
• Verwarming: Viessmann Vitocal 300G 5-16 kW grond-water warmtepomp
• Warm water: Ariston Nuos Split warmtepompboiler
De accu werd in 2025 alleen gebruikt voor het optimaliseren van eigen gebruik: overtollige stroom van de zonnepanelen wordt opgeslagen in de accu en weer gebruikt zodra er minder wordt opgewekt dan gebruikt. Van oktober tot en met maart raakt de accu vrijwel nooit vol. Van mei tot en met augustus raakt de accu vrijwel nooit leeg. In april en september is het beeld gemengd.
De cijfers van 2025:
• Verbruikt: 15.000 kWh (8.000 kWh warmtepomp, 1.000 kWh auto, 500 kWh warmwater)
• Opgewekt: 11.000 kWh
• Teruggeleverd: 5.000 kWh
• Geïmporteerd: 9.000 kWh
De eerste voor de hand liggende optimalisatie is om de vloerverwarming van het kantoor tussen 0:00 en 6:00 op temperatuur te brengen en tussen 6:00 en 10:00 het kantoor niet te verwarmen. Voor het woonhuis doe ik dat liever niet. De warmteinhoud van de radiatoren is veel kleiner dan die van de vloerverwarming samen met de tegelvloer.
Verder wil ik tijdens het stookseizoen de accu laden tijdens de uren met hoog tarief en ontladen tijdens de uren met laag tarief. Het meest eenvoudig is dat door te laden tussen 0:00 en 5:00 uur en tussen 12:00 en 16:00 uur. Ontladen van de accu vanaf 7:00 uur en vanaf 17:00 uur. Het kan natuurlijk nog slimmer door de allergoedkoopste en de allerduurste uren te kiezen, maar dit kan een begin zijn.
De besparing valt echter tegen. De boosdoener is de efficiency van omvormer en accu. Door de omzetting van AC naar DC, het laden en ontladen van de accu en de omzetting van DC naar AC verlies ik ongeveer 13%. Dit houdt in dat het pas zin heeft bij een verschil van de gemiddelde inkoopprijs+energiebelasting+inkoopkosten in de laad en ontlaad periodes van meer dan 15%, of tenminste 3 tot 4 cent. Per cent prijsverschil meer verdien ik dan 2 x 8,5 = 17 cent per dag, dat schiet niet echt op.
Verplaatsen van verbruik naar de goedkope periodes levert dus veel meer op dan verplaatsen van het aanbod aan elektriciteit.
De situatie:
• Woonhuis: vrijstaand, bouwjaar 1912, 245 m², alleen HR++ glas op de benedenverdieping, verder geen isolatie, verwarming met radiatoren
• Kantoor: vrijstaand, bouwjaar 1991, 115 m², dubbel glas, vloer- muur- en dakisolatie, vloerverwarming.
• Zonnepanelen: 4 kWp oost en 9kWp west, Sma Tripower Hybrid 10kW omvormer
• Thuisaccu: Sma Home Storage 9.8 kWh
• Verwarming: Viessmann Vitocal 300G 5-16 kW grond-water warmtepomp
• Warm water: Ariston Nuos Split warmtepompboiler
De accu werd in 2025 alleen gebruikt voor het optimaliseren van eigen gebruik: overtollige stroom van de zonnepanelen wordt opgeslagen in de accu en weer gebruikt zodra er minder wordt opgewekt dan gebruikt. Van oktober tot en met maart raakt de accu vrijwel nooit vol. Van mei tot en met augustus raakt de accu vrijwel nooit leeg. In april en september is het beeld gemengd.
De cijfers van 2025:
• Verbruikt: 15.000 kWh (8.000 kWh warmtepomp, 1.000 kWh auto, 500 kWh warmwater)
• Opgewekt: 11.000 kWh
• Teruggeleverd: 5.000 kWh
• Geïmporteerd: 9.000 kWh
De eerste voor de hand liggende optimalisatie is om de vloerverwarming van het kantoor tussen 0:00 en 6:00 op temperatuur te brengen en tussen 6:00 en 10:00 het kantoor niet te verwarmen. Voor het woonhuis doe ik dat liever niet. De warmteinhoud van de radiatoren is veel kleiner dan die van de vloerverwarming samen met de tegelvloer.
Verder wil ik tijdens het stookseizoen de accu laden tijdens de uren met hoog tarief en ontladen tijdens de uren met laag tarief. Het meest eenvoudig is dat door te laden tussen 0:00 en 5:00 uur en tussen 12:00 en 16:00 uur. Ontladen van de accu vanaf 7:00 uur en vanaf 17:00 uur. Het kan natuurlijk nog slimmer door de allergoedkoopste en de allerduurste uren te kiezen, maar dit kan een begin zijn.
De besparing valt echter tegen. De boosdoener is de efficiency van omvormer en accu. Door de omzetting van AC naar DC, het laden en ontladen van de accu en de omzetting van DC naar AC verlies ik ongeveer 13%. Dit houdt in dat het pas zin heeft bij een verschil van de gemiddelde inkoopprijs+energiebelasting+inkoopkosten in de laad en ontlaad periodes van meer dan 15%, of tenminste 3 tot 4 cent. Per cent prijsverschil meer verdien ik dan 2 x 8,5 = 17 cent per dag, dat schiet niet echt op.
Verplaatsen van verbruik naar de goedkope periodes levert dus veel meer op dan verplaatsen van het aanbod aan elektriciteit.
@Taatort Die 12,5 A is de max stroom die omgezet kan worden, de max kortsluitstroom van de panelen moet altijd onder de max kortsluitstroom van de omvormer blijven. Ik zou kijken naar panelen die een hogere spanning hebben met minder stroom want nu ga je de panelen begrenzen.
@Aad Het hoeft niet rechtstreeks maar als je het wel hebt blijft er communicatie tussen HM 2 en de omvormer als je router uitvalt.
@Aad Het hoeft niet rechtstreeks maar als je het wel hebt blijft er communicatie tussen HM 2 en de omvormer als je router uitvalt.
@Josh77 dank voor je reactie. M.a.w. jouw advies is om wel bij de SMA hybride omvormer te blijven? De STP.12-50 heeft 3 ingangen en lost mijn probleem op, maar waarschijnlijk is deze niet voldoende toekomst bestendig?
@Taatort Ik weet zo niet of die STP 12 - 50 een hybride omvormer is en of je dat ook wilt met het oog op een mogelijke accu en eventueel noodstroom in de toekomst en het lijkt mij meer een omvormer voor veel grotere installaties. En de 10 kW SE geeft je wel meer mogelijkheden als je geschikte panelen vind, die zijn er wel met 40 a 50 V en lagere stromen.
@Josh77 Nee, STP- 50 is geen hybride. Zoals al aangegeven wil ik liever investeren in iets wat meer toekomst bestendig is. Dus hybride omvormer. Dan inderdaad maar op zoek naar geschikte panelen die minder stroom leveren ( <12A) voor die strings op MPPT waar nu een opmerking staat in sunny designJosh77 schreef op donderdag 25 december 2025 @ 19:39:
@Taatort Ik weet zo niet of die STP 12 - 50 een hybride omvormer is en of je dat ook wilt met het oog op een mogelijke accu en eventueel noodstroom in de toekomst en het lijkt mij meer een omvormer voor veel grotere installaties. En de 10 kW SE geeft je wel meer mogelijkheden als je geschikte panelen vind, die zijn er wel met 40 a 50 V en lagere stromen.
Lap tekst met uitkomst precies wat? Ik snap niet wat je concludeert behalve dat 'goedkoop' inkopen op winterdag om in de dure uren te kunnen gebruiken niet opschiet met 17 cent per dag verdiensten. Zo ver volg ik je.FransOvk schreef op donderdag 25 december 2025 @ 16:31:
Over een paar dagen start ons dynamisch energiecontract, het wordt dus hoog tijd om over optimaliseren na te denken.
De situatie:
• Woonhuis: vrijstaand, bouwjaar 1912, 245 m², alleen HR++ glas op de benedenverdieping, verder geen isolatie, verwarming met radiatoren
• Kantoor: vrijstaand, bouwjaar 1991, 115 m², dubbel glas, vloer- muur- en dakisolatie, vloerverwarming.
• Zonnepanelen: 4 kWp oost en 9kWp west, Sma Tripower Hybrid 10kW omvormer
• Thuisaccu: Sma Home Storage 9.8 kWh
• Verwarming: Viessmann Vitocal 300G 5-16 kW grond-water warmtepomp
• Warm water: Ariston Nuos Split warmtepompboiler
De accu werd in 2025 alleen gebruikt voor het optimaliseren van eigen gebruik: overtollige stroom van de zonnepanelen wordt opgeslagen in de accu en weer gebruikt zodra er minder wordt opgewekt dan gebruikt. Van oktober tot en met maart raakt de accu vrijwel nooit vol. Van mei tot en met augustus raakt de accu vrijwel nooit leeg. In april en september is het beeld gemengd.
De cijfers van 2025:
• Verbruikt: 15.000 kWh (8.000 kWh warmtepomp, 1.000 kWh auto, 500 kWh warmwater)
• Opgewekt: 11.000 kWh
• Teruggeleverd: 5.000 kWh
• Geïmporteerd: 9.000 kWh
De eerste voor de hand liggende optimalisatie is om de vloerverwarming van het kantoor tussen 0:00 en 6:00 op temperatuur te brengen en tussen 6:00 en 10:00 het kantoor niet te verwarmen. Voor het woonhuis doe ik dat liever niet. De warmteinhoud van de radiatoren is veel kleiner dan die van de vloerverwarming samen met de tegelvloer.
Verder wil ik tijdens het stookseizoen de accu laden tijdens de uren met hoog tarief en ontladen tijdens de uren met laag tarief. Het meest eenvoudig is dat door te laden tussen 0:00 en 5:00 uur en tussen 12:00 en 16:00 uur. Ontladen van de accu vanaf 7:00 uur en vanaf 17:00 uur. Het kan natuurlijk nog slimmer door de allergoedkoopste en de allerduurste uren te kiezen, maar dit kan een begin zijn.
De besparing valt echter tegen. De boosdoener is de efficiency van omvormer en accu. Door de omzetting van AC naar DC, het laden en ontladen van de accu en de omzetting van DC naar AC verlies ik ongeveer 13%. Dit houdt in dat het pas zin heeft bij een verschil van de gemiddelde inkoopprijs+energiebelasting+inkoopkosten in de laad en ontlaad periodes van meer dan 15%, of tenminste 3 tot 4 cent. Per cent prijsverschil meer verdien ik dan 2 x 8,5 = 17 cent per dag, dat schiet niet echt op.
Verplaatsen van verbruik naar de goedkope periodes levert dus veel meer op dan verplaatsen van het aanbod aan elektriciteit.
Maar ik.zie vooral een situatie met een bizar verbruik van je warmtepomp en een woning die blijkbaar alle.isolatie ontbeert. Het is toch logisch om te kijken of.je die 8000 kwh verbruik per jaar kunt verlagen met maatregelen ipv te spelen met thuisbatterijen/omvormers?
Dan denk ik als ik weer onder de vloer moet, dat toch nog een UTP kabel aanlegJosh77 schreef op donderdag 25 december 2025 @ 19:16:
@Aad Het hoeft niet rechtstreeks maar als je het wel hebt blijft er communicatie tussen HM 2 en de omvormer als je router uitvalt.
Hoe groot is de kans dat de router/switch stuk gaat? En zo ja, dan heb je toch zo een nieuwe, desnoods een eenvoudige switch op voorraad houden als backup?
Mijn HM 2.0 zit ook via het thuisnetwerk aan de twee SMA omvormers en SMA EV charger gekoppeld en dat werkt prima. Overigens zou ik hem wel rechtstreeks kunnen koppelen aan de hybride omvormer maar ik zie daar geen reden toe.
Mijn HM 2.0 zit ook via het thuisnetwerk aan de twee SMA omvormers en SMA EV charger gekoppeld en dat werkt prima. Overigens zou ik hem wel rechtstreeks kunnen koppelen aan de hybride omvormer maar ik zie daar geen reden toe.
De mogelijkheden om een 113 jaar oud gemeentelijk monument te isoleren zijn beperkt. Voor vloerisolatie is geen ruimte zonder alle vloeren, inclusief originele tegelvloeren, op te breken en de ondergrond uit te graven. De spouw van de muren is te smal om te kunnen vullen, we zijn al blij dat er een spouw is. Het verbruik is voor woning en kantoor, beide vrijstaand en samen zo'n 360 m2.Fr33z schreef op vrijdag 26 december 2025 @ 15:12:
[...]
Lap tekst met uitkomst precies wat? Ik snap niet wat je concludeert behalve dat 'goedkoop' inkopen op winterdag om in de dure uren te kunnen gebruiken niet opschiet met 17 cent per dag verdiensten. Zo ver volg ik je.
Maar ik.zie vooral een situatie met een bizar verbruik van je warmtepomp en een woning die blijkbaar alle.isolatie ontbeert. Het is toch logisch om te kijken of.je die 8000 kwh verbruik per jaar kunt verlagen met maatregelen ipv te spelen met thuisbatterijen/omvormers?
Ok er zijn dus beperkingen. Maar wat is nou je worsteling of overweging? Ga je iets doen of juist niet? Ik snap.je post niet en schrok van de bizarre hoeveelheid stroom.FransOvk schreef op vrijdag 26 december 2025 @ 20:49:
[...]
De mogelijkheden om een 113 jaar oud gemeentelijk monument te isoleren zijn beperkt. Voor vloerisolatie is geen ruimte zonder alle vloeren, inclusief originele tegelvloeren, op te breken en de ondergrond uit te graven. De spouw van de muren is te smal om te kunnen vullen, we zijn al blij dat er een spouw is. Het verbruik is voor woning en kantoor, beide vrijstaand en samen zo'n 360 m2.
Ik mag hopen dat er wel iets meer mogelijk is dan je beschrijft, wat te denken van dakisolatie, kierdichting en voorzetwanden?
Het is een beetje schelden in dit draadje, maar ik zat globaal met hetzelfde "probleem" als jij. 3 orientaties waar ik 3 MPPT's voor wilde + meer dan 35kW aan thuisbatterij kunnen aansluiten in de toekomst. De STP 12-50 stond lange tijd op mijn lijstje, maar ben toch overstag gegaan en overgestapt naar een hybride omvormer van Solis, de S6-EH3P10K-H-EU. Deze heeft 4 MPPTs met max 16A DC input. 10kW charge/discharge power. Deze omvormer is volledig lokaal te managen out of the box met bv Home Assistant, zonder truukjes. Eventueel kan je het uitgaande verkeer van de omvormer blokkeren zodat er niets "een cloud" in gaat.Taatort schreef op vrijdag 26 december 2025 @ 13:31:
[...]
@Josh77 Nee, STP- 50 is geen hybride. Zoals al aangegeven wil ik liever investeren in iets wat meer toekomst bestendig is. Dus hybride omvormer. Dan inderdaad maar op zoek naar geschikte panelen die minder stroom leveren ( <12A) voor die strings op MPPT waar nu een opmerking staat in sunny design
Daarnaast prijstechnisch ook nog eens erg interessant (verschil van ruim 800,- tov een vergelijkbare SMA). Mijn vorige huis had 2 SMA TriPowers en was ik zeer tevreden over. Maar het lijkt dat SMA op dit moment links en rechts wel wordt ingehaald door andere merken.
[ Voor 11% gewijzigd door _Arthur op 27-12-2025 09:59 ]
Heeft die Solis ook een automatische omschakelfunctie (omschakelrelais) die bij stroomuitval de groepen achter de omvormer (meestal het grootste deel van de woning, behalve de EV-lader) automatisch omzet op de accu, net zoals de hybride SMA omvormers dat hebben?_Arthur schreef op zaterdag 27 december 2025 @ 09:25:
De STP 12-50 stond lange tijd op mijn lijstje, maar ben toch overstag gegaan en overgestapt naar een hybride omvormer van Solis, de S6-EH3P10K-H-EU. Deze heeft 4 MPPTs met max 16A DC input. 10kW charge/discharge power. Deze omvormer is volledig lokaal te managen out of the box met bv Home Assistant, zonder truukjes. Eventueel kan je het uitgaande verkeer van de omvormer blokkeren zodat er niets "een cloud" in gaat.
WP: ME PUHZ-SW75YAA + ERSD-VM2D + EV-WP-TWS-1W 300; AC: ME MXZ-2F42VF + 2x MSZ-LN25VGV; PV: 14.08 kWp O/W + SMA STP 8.0; Vent: Zehnder Q600 ERV + Ubbink AirExcellent.
Onderstaande bericht las ik op https://www.photovoltaikforum.com
In hetzelfde topic las ik ook dat er naar verluidt in 2026 nieuwe Smart Energy (hybride) omvormers tot 30kW gaan komen.
Afwachten of dit allemaal werkelijk gaat gebeuren, maar het klinkt mijn inziens in ieder geval goed
Dit zou een bericht afkomstig van SMA moeten zijn.Der chinesische Batterie-Hersteller BYD hat im Sommer 2025 den Marktstart der neuen Battery Box-Produkte HVB sowie HVS+ und HVM+ angekündigt. Die Batterien sind zum aktuellen Zeitpunkt im Markt bereits verfügbar.
Aufgrund der Nachfrage nach einer Kompatibilität der neuen BYD Speichergeneration insbesondere mit dem 3-phasigen Hybridwechselrichter Sunny Tripower Smart Energy (STP SE) wegen fehlender Batteriekapazitäten größer 16 kWh seitens des SMA Home Storage, wurde beschlossen, die Kompatibilität bis Q1 2026 herzustellen.
Nach erfolgreichen internen Tests, wird SMA die Kompatibilität mit der HVM+/HVS+ und HVB mit dem Sunny Tripower Smart Energy (STP SE) offiziell bestätigen und in den technischen Unterlagen auflisten. Die Bestätigung der Kompatibilität ist für Mitte Q1 2026 geplant.
In hetzelfde topic las ik ook dat er naar verluidt in 2026 nieuwe Smart Energy (hybride) omvormers tot 30kW gaan komen.
Afwachten of dit allemaal werkelijk gaat gebeuren, maar het klinkt mijn inziens in ieder geval goed
Ik heb twee omvormers in gebruik - een SB15 en een SB40. Wat is het stroomverbruik van deze omvormers in standby mode? En in hoeverre kan het kwaad om de omvormers elke dag uit en aan te zetten met een slimme stekker?
Het idee is om via Homey een setje slimme stekkers aan te sturen op basis van zonsopgang en zonsondergang. Dit met de aanname dat die apparaten in dat slot niks doen en staan te wachten op een volgende ronde zonlicht.
Het idee is om via Homey een setje slimme stekkers aan te sturen op basis van zonsopgang en zonsondergang. Dit met de aanname dat die apparaten in dat slot niks doen en staan te wachten op een volgende ronde zonlicht.
makes it run like clockwork
Volgens mij is er geen standby verbruik.
- het standby verbruik van mijn woning is niet gestegen na het plaatsen van de pv-installatie.
- de modbus communicatie in home assistant valt uit als de omvormer zichzelf uitgeschakeld heeft bij te weinig zonlicht.
- het standby verbruik van mijn woning is niet gestegen na het plaatsen van de pv-installatie.
- de modbus communicatie in home assistant valt uit als de omvormer zichzelf uitgeschakeld heeft bij te weinig zonlicht.
Bij een maatschappelijke discussie gaat het niet over u en mij maar over wat we zouden adviseren aan de volgende generatie.
Afgaande op de led's van de omvormers en de cijfers in zowel homey als het sunny portaal denk ik dat er wel degelijk een standby verbruik is - misschien niet veel (hoop ik) - maar toch...Wozmro schreef op maandag 29 december 2025 @ 13:23:
Volgens mij is er geen standby verbruik.
- het standby verbruik van mijn woning is niet gestegen na het plaatsen van de pv-installatie.
- de modbus communicatie in home assistant valt uit als de omvormer zichzelf uitgeschakeld heeft bij te weinig zonlicht.
Rationale: er lijkt me iets aan permanent verbruik voor de netwerkpoort en om het omvormer deel te kunnen besturen op het moment dat er wel/geen zonlicht is. Of hoe zie je dat?
makes it run like clockwork
Airw0lf schreef op maandag 29 december 2025 @ 13:38:
[...]
Afgaande op de led's van de omvormers en de cijfers in zowel homey als het sunny portaal denk ik dat er wel degelijk een standby verbruik is - misschien niet veel (hoop ik) - maar toch...
Rationale: er lijkt me iets aan permanent verbruik voor de netwerkpoort en om het omvormer deel te kunnen besturen op het moment dat er wel/geen zonlicht is. Of hoe zie je dat?
Volgens de datasheet is dit 2 Watt. Ik denk dat je slimme stekker meer verbruikt.
Ik meet bij mijn SunnyBoy 5kW de import en export apart via.een kWh meter. Na 3 jaar en 2 maanden en 23000kWh opwek heeft ie 50KWh verbruikt uit het net tijdens de donkere uren. Ik zou mij ergens anders op richten om energie te besparen. 's nachts worden ook updates gedaan en de logbestanden verwerkt.Airw0lf schreef op maandag 29 december 2025 @ 13:38:
[...]
Afgaande op de led's van de omvormers en de cijfers in zowel homey als het sunny portaal denk ik dat er wel degelijk een standby verbruik is - misschien niet veel (hoop ik) - maar toch...
Rationale: er lijkt me iets aan permanent verbruik voor de netwerkpoort en om het omvormer deel te kunnen besturen op het moment dat er wel/geen zonlicht is. Of hoe zie je dat?
@Airw0lf en @Strontvlieg: Ik meet het ook precies en hier vergelijkbare getallen. Onze STP 8.0 heeft in precies 5 jaar 90.6 kWh verbruikt, dus 18.1 kWh per jaar.
Stel dat de omvormer gemiddeld 12 uur per dag uit staat, komt dat neer op een standbyverbruik van 4.1 W. Volgens de datasheet zou het 5.0 W zijn, dus dat valt eigenlijk nog mee.
Stel dat de omvormer gemiddeld 12 uur per dag uit staat, komt dat neer op een standbyverbruik van 4.1 W. Volgens de datasheet zou het 5.0 W zijn, dus dat valt eigenlijk nog mee.
WP: ME PUHZ-SW75YAA + ERSD-VM2D + EV-WP-TWS-1W 300; AC: ME MXZ-2F42VF + 2x MSZ-LN25VGV; PV: 14.08 kWp O/W + SMA STP 8.0; Vent: Zehnder Q600 ERV + Ubbink AirExcellent.
Andere vraag:
Nu straks de salderingsregeling verdwijnt wil ik het verbruik en opbrengst optimaliseren door deze gelijkmatig te verdelen over de 3 fases - eventueel in combinatie met thuisbatterijen.
Aan de opbrengsten kant maak ik op dit moment gebruik van twee een-fase omvormers: een Sunny Boy 4.0 (met twee strings panelen) en een Sunny Boy 1.5 - elk op een fase. Het totale, nominale PV vermogen is 6,83 kWp.
Wat is hierin nu handig?
Nu straks de salderingsregeling verdwijnt wil ik het verbruik en opbrengst optimaliseren door deze gelijkmatig te verdelen over de 3 fases - eventueel in combinatie met thuisbatterijen.
Aan de opbrengsten kant maak ik op dit moment gebruik van twee een-fase omvormers: een Sunny Boy 4.0 (met twee strings panelen) en een Sunny Boy 1.5 - elk op een fase. Het totale, nominale PV vermogen is 6,83 kWp.
Wat is hierin nu handig?
- Beide een-fase omvormers vervangen door één 3-fase omvormer?
- De twee strings loskoppelen en een koppelen op een nog aan te schaffen een-fase omvormer?
- Nog iets anders? En wat zou dat dan kunnen zijn?
[ Voor 11% gewijzigd door Airw0lf op 05-01-2026 09:31 ]
makes it run like clockwork
Dit is niet nodig, je energiemeter saldeert nog wel over de drie fases. Op elk willekeurig moment is er maar één van de telwerken actief: leveren of terugleveren.Airw0lf schreef op maandag 5 januari 2026 @ 09:24:
Nu straks de salderingsregeling verdwijnt wil ik het verbruik en opbrengst optimaliseren door deze gelijkmatig te verdelen over de 3 fases
Ok - wil je hiermee zeggen dat je - bij wijze van - de beide omvormers op een fase zou kunnen zetten? En dat de 3-fase meter het verbruik van de andere twee fases wegstreept tegen het overschot aan opbrengst van die ene fase?Eärendil schreef op maandag 5 januari 2026 @ 09:35:
[...]
Dit is niet nodig, je energiemeter saldeert nog wel over de drie fases. Op elk willekeurig moment is er maar één van de telwerken actief: leveren of terugleveren.
En hoe gaat het dan werken met eventuele thuisbatterijen? Uitgaande van één batterij per fase?
makes it run like clockwork
@Airw0lf Maakt allemaal niet uit, zoek maar op intern salderen energiemeter:
https://klimaatproductenk...eren%20%28energiemeter%29
https://klimaatproductenk...eren%20%28energiemeter%29
Ik heb mijn SMA TriPower X-20 gehangen en wil de boel gaan installeren. Het huis is echter nog lang niet af, dus ik heb geen internet beschikbaar.
Wel heb ik de SMA Energie E-meter, de bedoeling is dat ik later met HA de boel ga regelen, afschakelen als de energieprijs negatief is (70 zonnepanelen a 400 Wp).
Kan ik de boel al installeren? Ik verwacht de komende maanden geen negatieve prijzen dus wat terug geleverd kan worden laat ik gewoon terugleveren. En anders moet ik alvast een tijdelijke aansluiting gaan fixen, of ik gebruik mijn SIM om een beetje aan te klooien.
Wel heb ik de SMA Energie E-meter, de bedoeling is dat ik later met HA de boel ga regelen, afschakelen als de energieprijs negatief is (70 zonnepanelen a 400 Wp).
Kan ik de boel al installeren? Ik verwacht de komende maanden geen negatieve prijzen dus wat terug geleverd kan worden laat ik gewoon terugleveren. En anders moet ik alvast een tijdelijke aansluiting gaan fixen, of ik gebruik mijn SIM om een beetje aan te klooien.
Ik ben al even aan het proberen om de modbus aan het communiceren te krijgen op mijn twee Sunny Boy 4.0 omvormers. Komende zomer loopt het vaste contract af en wil ik de omvormers wat slimmer gaan inzetten. Hiervoor wil ik via modbus het maximaal vermogen sturen.
Dit probeer ik via Home Assistant maar dit lukt nog niet. Daarom ben ik met qmodbus aan het proberen gegaan. De verbinding lukt, ik kan ook wel op een aantal adressen een antwoord krijgen met waarden. Maar de adressen waar ik bij wil die geven alleen 65535 als antwoord.
:strip_exif()/f/image/9ltjFeiOgYjUZr8kX1VTYvBI.png?f=user_large)
:strip_exif()/f/image/7SQFBdiPPkbRR016Vqwd3PtD.png?f=user_large)
Settings in de omvormer lijken allemaal goed te staan zoals in de tweede post beschreven. Iemand een idee?
Dit probeer ik via Home Assistant maar dit lukt nog niet. Daarom ben ik met qmodbus aan het proberen gegaan. De verbinding lukt, ik kan ook wel op een aantal adressen een antwoord krijgen met waarden. Maar de adressen waar ik bij wil die geven alleen 65535 als antwoord.
:strip_exif()/f/image/9ltjFeiOgYjUZr8kX1VTYvBI.png?f=user_large)
:strip_exif()/f/image/7SQFBdiPPkbRR016Vqwd3PtD.png?f=user_large)
Settings in de omvormer lijken allemaal goed te staan zoals in de tweede post beschreven. Iemand een idee?
4850Wp West, 4050Wp Oost, 9kW J-series Pana geïnstalleerd juni 2023
Wat is het probleem met modbus in HA? Dat is redelijk eenvoudig te doen.Wouter2403 schreef op zaterdag 10 januari 2026 @ 15:33:
Ik ben al even aan het proberen om de modbus aan het communiceren te krijgen op mijn twee Sunny Boy 4.0 omvormers. Komende zomer loopt het vaste contract af en wil ik de omvormers wat slimmer gaan inzetten. Hiervoor wil ik via modbus het maximaal vermogen sturen.
Dit probeer ik via Home Assistant maar dit lukt nog niet. Daarom ben ik met qmodbus aan het proberen gegaan. De verbinding lukt, ik kan ook wel op een aantal adressen een antwoord krijgen met waarden. Maar de adressen waar ik bij wil die geven alleen 65535 als antwoord.
[Afbeelding]
[Afbeelding]
Settings in de omvormer lijken allemaal goed te staan zoals in de tweede post beschreven. Iemand een idee?
Zo ziet mijn modbus configuratie eruit voor de SMA 3.0:
code:
1
2
3
4
5
6
7
8
9
10
11
12
13
14
15
16
17
18
19
20
21
22
23
24
25
26
27
28
29
30
31
32
33
34
35
36
37
38
39
40
41
42
43
44
45
46
47
48
49
50
51
52
53
54
55
56
57
58
59
60
61
62
63
64
65
66
67
68
69
70
71
72
73
74
75
76
77
78
79
80
81
82
83
84
85
86
87
88
89
90
91
92
93
94
95
96
97
98
99
| # Modbus communication for SMA Sunny Boy 3.0 ZO
modbus:
- type: tcp
host: 192.168.xxx.xxx
port: 502
name: "sma3_modbus"
delay: 5
# message_wait_milliseconds: 600
timeout: 5
sensors:
##input
- name: SMA3_Actueel
unique_id: id_SMA3_Actueel
unit_of_measurement: W
slave: 3
address: 30775
input_type: input
data_type: int32
scan_interval: 1
min_value: 0
max_value: 3100
device_class: power
state_class: measurement
- name: SMA3_Grens
unique_id: id_SMA3_Grens
unit_of_measurement: W
slave: 3
address: 31405
input_type: input
data_type: int32
min_value: 0
device_class: power
state_class: measurement
- name: SMA3_temperatuur
unique_id: id_SMA3_temperatuur
unit_of_measurement: °C
slave: 3
address: 30953
input_type: input
scale: 0.1
precision: 1
data_type: int32
min_value: 0
device_class: temperature
state_class: measurement
- name: SMA3_Koellichaam_temperatuur
unique_id: id_SMA3_Koellichaam_temperatuur
unit_of_measurement: °C
slave: 3
address: 34109
input_type: input
scale: 0.1
precision: 1
data_type: int32
min_value: 0
device_class: temperature
state_class: measurement
- name: SMA3_isolatieweerstand
unique_id: id_SMA3_isolatieweerstand
unit_of_measurement: Ohm
slave: 3
address: 30225
input_type: input
scale: 0.001
precision: 0
data_type: int32
min_value: 0
state_class: measurement
- name: SMA3_aardlekkage
unique_id: id_SMA3_aardlekkage
unit_of_measurement: A
slave: 3
address: 31247
input_type: input
scale: 0.001
precision: 3
data_type: int32
min_value: 0
device_class: current
state_class: measurement
##holding
- name: SMA3_limiet
unique_id: id_SMA3_limiet
unit_of_measurement: "%"
slave: 3
address: 41255
input_type: holding
data_type: int16
min_value: 0
scale: 0.01
precision: 2
state_class: measurement |
LG-HM071MR-U44 / SWW Hewalex PCWU 3.0 / PV SMA + Jinko 14 kWp / Kia e-Niro
Edit: als ik jouw YAML kopieer werkt het wel
Ik ga weer verder hobbyen.
Ik ga weer verder hobbyen.
[ Voor 92% gewijzigd door Wouter2403 op 10-01-2026 17:41 ]
4850Wp West, 4050Wp Oost, 9kW J-series Pana geïnstalleerd juni 2023
Vraagje over Sunny Design, ik heb eens zitten kijken met wat voor SMA omvormer hij zou komen met mijn setup:
12x280Wp == 3360Wp (JA Solar JAM6 (K)-60-280/4BB)
67° helling
170° oriëntatie (bijna recht op het zuiden dus)
Hij komt dan met een SB 2.5-1VL-40 maar die heeft een max. AC-output van 2,5kW. Als ik dat invoer op PVcalc (dakvlak1 = 2500W omvormer, fictieve dakvlak2 = 3000W omvormer) dan zie ik van januari tot juni aftopping
Vind het merkwaardig dat Sunny Design daar voor kiest, ben benieuwd of iemand dat kan onderbouwen? Welke parameter(s) in Sunny Design is bepalend om te undersizen?
Deze rolt uit het automatische designvoorstel:
:strip_exif()/f/image/RBZEaaiAJKUXiKTLR1QFNyGG.jpg?f=fotoalbum_large)
Pas ik het handmatig aan naar een 3kW omvormer, dan is de meeropbrengst op jaarbasis 41 kWh, je zou zeggen dat hij die zwaardere omvormer dan pakt.
:strip_exif()/f/image/Nihskcb5DNV8VoLtn2qUrkfk.jpg?f=fotoalbum_large)
@AUijtdehaag Wellicht een idee?
12x280Wp == 3360Wp (JA Solar JAM6 (K)-60-280/4BB)
67° helling
170° oriëntatie (bijna recht op het zuiden dus)
Hij komt dan met een SB 2.5-1VL-40 maar die heeft een max. AC-output van 2,5kW. Als ik dat invoer op PVcalc (dakvlak1 = 2500W omvormer, fictieve dakvlak2 = 3000W omvormer) dan zie ik van januari tot juni aftopping
Deze rolt uit het automatische designvoorstel:
:strip_exif()/f/image/RBZEaaiAJKUXiKTLR1QFNyGG.jpg?f=fotoalbum_large)
Pas ik het handmatig aan naar een 3kW omvormer, dan is de meeropbrengst op jaarbasis 41 kWh, je zou zeggen dat hij die zwaardere omvormer dan pakt.
:strip_exif()/f/image/Nihskcb5DNV8VoLtn2qUrkfk.jpg?f=fotoalbum_large)
@AUijtdehaag Wellicht een idee?
[ Voor 10% gewijzigd door ThinkPad op 22-01-2026 10:19 ]
Wat ik kan bedenken is wat mijn panelen leverancier daarover vertelde. Dat aftoppen zie je alleen maar tussen bepaalde tijden. Daarvoor moet je tussen die bepaalde tijden ook nog steeds max opwek hebben. Geen wolken, regen etc. Puur blue sky. Dat komt zo weinig voor dat het rendement wat je denkt te missen de meer prijs van een zwaardere omvormen niet rechtvaardigd.ThinkPad schreef op donderdag 22 januari 2026 @ 09:59:
Vraagje over Sunny Design, ik heb eens zitten kijken met wat voor SMA omvormer hij zou komen met mijn setup:
12x280Wp == 3360Wp (JA Solar JAM6 (K)-60-280/4BB)
67° helling
170° oriëntatie (bijna recht op het zuiden dus)
Hij komt dan met een SB 2.5-1VL-40 maar die heeft een max. AC-output van 2,5kW. Als ik dat invoer op PVcalc (dakvlak1 = 2500W omvormer, fictieve dakvlak2 = 3000W omvormer) dan zie ik van januari tot juni aftoppingVind het merkwaardig dat Sunny Design daar voor kiest, ben benieuwd of iemand dat kan onderbouwen? Welke parameter(s) in Sunny Design is bepalend om te undersizen?
Deze rolt uit het automatische designvoorstel:
[Afbeelding]
Pas ik het handmatig aan naar een 3kW omvormer, dan is de meeropbrengst op jaarbasis 41 kWh, je zou zeggen dat hij die zwaardere omvormer dan pakt.
[Afbeelding]
@AUijtdehaag Wellicht een idee?
Denk in kansen, niet in problemen. Homewizard Plug-In Battery 5.4 kWh. Zendure 2400 AC 17.2 kWh. Testen Accumate 4.8 kWh Plug-In Battery. 3330 Wp zonnepanelen. EV 77 kWh. Peblar Business Laadpaal.
Geen idee.ThinkPad schreef op donderdag 22 januari 2026 @ 09:59:
Vraagje over Sunny Design, ik heb eens zitten kijken met wat voor SMA omvormer hij zou komen met mijn setup:
12x280Wp == 3360Wp (JA Solar JAM6 (K)-60-280/4BB)
67° helling
170° oriëntatie (bijna recht op het zuiden dus)
Hij komt dan met een SB 2.5-1VL-40 maar die heeft een max. AC-output van 2,5kW. Als ik dat invoer op PVcalc (dakvlak1 = 2500W omvormer, fictieve dakvlak2 = 3000W omvormer) dan zie ik van januari tot juni aftoppingVind het merkwaardig dat Sunny Design daar voor kiest, ben benieuwd of iemand dat kan onderbouwen? Welke parameter(s) in Sunny Design is bepalend om te undersizen?
Deze rolt uit het automatische designvoorstel:
[Afbeelding]
Pas ik het handmatig aan naar een 3kW omvormer, dan is de meeropbrengst op jaarbasis 41 kWh, je zou zeggen dat hij die zwaardere omvormer dan pakt.
[Afbeelding]
@AUijtdehaag Wellicht een idee?
Je hebt configuratievoorstellen, stond daar de SMA 3.0 niet bij als 2e keus?
Maar pak gewoon een SMA 3.0 en maak er 1 string van 12 van?
En nog 4 panelen op een schuurtje voor de 2e mppt
Edit of zelfs een 4.0
Die is goedkoper
https://www.stralendgroen...0-1av-40-smart-connected/
Hoewel de link doet vemoeden dat het een 1AV 40 (oud model) is, geeft de website een 1AV 41 weer
[ Voor 5% gewijzigd door AUijtdehaag op 22-01-2026 17:46 ]
Beste,
is het mogelijk om bij een SBSE 5.0 (met Home Manager 2.0 en 3x Home Storage 3.2) de installatie zo aan te sturen dat;
De batterij tussen bepaalde uren (daluren) enkel oplaadt (dmv de zon, niet door het net) en niet ontlaadt.
En dat ze tijdens de piekuren oplaadt indien teveel en ontlaadt indien te weinig stroom van de panelen?
Ik heb een Home Assistant op een Raspberry PI5, oorspronkelijk bedoeld voor een andere toepassing, dus nog niet echt veel ervaring mee. Maar ik wil mij er graag verder in verdiepen.
Ik neem aan dat ik een USB naar RS485 converter zal nodig hebben?
Alvast bedankt.
is het mogelijk om bij een SBSE 5.0 (met Home Manager 2.0 en 3x Home Storage 3.2) de installatie zo aan te sturen dat;
De batterij tussen bepaalde uren (daluren) enkel oplaadt (dmv de zon, niet door het net) en niet ontlaadt.
En dat ze tijdens de piekuren oplaadt indien teveel en ontlaadt indien te weinig stroom van de panelen?
Ik heb een Home Assistant op een Raspberry PI5, oorspronkelijk bedoeld voor een andere toepassing, dus nog niet echt veel ervaring mee. Maar ik wil mij er graag verder in verdiepen.
Ik neem aan dat ik een USB naar RS485 converter zal nodig hebben?
Alvast bedankt.
Goedemorgen,
ik ben al een tijd op zoek naar iemand die mijn noodstroom aan wil sluiten maar stuit steeds op problemen , installateurs die het nog nooit gedaan hebben of die het systeem van SMA niet begrijpen. zelf weet ik niets van stroom of schema's .
Ik heb de kabel al liggen van af de STP8.0-3SE-40 naar de meterkast en heb al een automaat aangeschaft.
De installateur die het nu wil doen zegt dat er ook een omschakelaar geplaatst moet worden en dat ik zelf bij stroom uitval de groepen uit moet zetten die veel stroom trekken (warmtepomp wasmachine, vaatwasser).
dit kan toch ook automatisch ?
Als je dan s'nachts stroomuitval krijgt, zijn na een uur of drie de batterijen leeg
Kan iemand mij uitleggen hoe het precies aangesloten moet worden zodat alles gewoon werkt zoals het normaal moet gaan? Nu moet ik af gaan op hetgeen de installateur zegt.
het schema van SMA heb ik, maar geeft ook steeds geen duidelijkheid bij de installateurs.
Of kent iemand een installateur in de buurt van Appingedam die het wel kan ?
Groet
Aad
ik ben al een tijd op zoek naar iemand die mijn noodstroom aan wil sluiten maar stuit steeds op problemen , installateurs die het nog nooit gedaan hebben of die het systeem van SMA niet begrijpen. zelf weet ik niets van stroom of schema's .
Ik heb de kabel al liggen van af de STP8.0-3SE-40 naar de meterkast en heb al een automaat aangeschaft.
De installateur die het nu wil doen zegt dat er ook een omschakelaar geplaatst moet worden en dat ik zelf bij stroom uitval de groepen uit moet zetten die veel stroom trekken (warmtepomp wasmachine, vaatwasser).
dit kan toch ook automatisch ?
Als je dan s'nachts stroomuitval krijgt, zijn na een uur of drie de batterijen leeg
Kan iemand mij uitleggen hoe het precies aangesloten moet worden zodat alles gewoon werkt zoals het normaal moet gaan? Nu moet ik af gaan op hetgeen de installateur zegt.
het schema van SMA heb ik, maar geeft ook steeds geen duidelijkheid bij de installateurs.
Of kent iemand een installateur in de buurt van Appingedam die het wel kan ?
Groet
Aad
Wat voor kabel is dat? En weet je dat je er twee nodig hebt? Eentje vanaf de meterkast naar de omvormer, en en weer eentje terug. En dat daardoor het grootste deel van de stroomvoorziening van je woning loopt, zodat een standaard 5G2.5 kabel niet dik genoeg is?Aad schreef op zaterdag 31 januari 2026 @ 10:47:
Goedemorgen,
ik ben al een tijd op zoek naar iemand die mijn noodstroom aan wil sluiten maar stuit steeds op problemen , installateurs die het nog nooit gedaan hebben of die het systeem van SMA niet begrijpen. zelf weet ik niets van stroom of schema's .
Ik heb de kabel al liggen van af de STP8.0-3SE-40 naar de meterkast
Van het juiste type? En je weet dat je minimaal twee automaten nodig hebt?en heb al een automaat aangeschaft.
Het kan zijn dat hij het (nog) niet snapt, of dat jullie elkaar niet begrijpen, want die automatische omschakelaar zit al in je omvormer. Je kunt (optioneel) nog een omschakelaar in de meterkast toevoegen.De installateur die het nu wil doen zegt dat er ook een omschakelaar geplaatst moet worden
Dat hangt ervan af hoe je het aansluit. Je kunt ze voor of na de omvormer aansluiten.en dat ik zelf bij stroom uitval de groepen uit moet zetten die veel stroom trekken (warmtepomp wasmachine, vaatwasser).
dit kan toch ook automatisch ?
Als na drie uur je batterijen al leeg zijn door een beetje standby-verbruik 's nachts dan vraag ik me af wat het hele nut van deze installatie is....Als je dan s'nachts stroomuitval krijgt, zijn na een uur of drie de batterijen leeg
Hoe je het aan moet sluiten staat in de handleiding. Als jij of jouw installateur dat niet snapt moet je op zoek naar een installateur die dat wel kan. Het is ook best ingewikkelde materie en de meeste installateurs hebben hier geen ervaring mee. Als ze dan iets aan moeten sluiten wat ze niet eens zelf aan jouw verkocht hebben (en waar ze dus geen marge op kunnen maken), dan snap ik wel dat het niet meevalt om iemand te vinden.Kan iemand mij uitleggen hoe het precies aangesloten moet worden zodat alles gewoon werkt zoals het normaal moet gaan? Nu moet ik af gaan op hetgeen de installateur zegt.
het schema van SMA heb ik, maar geeft ook steeds geen duidelijkheid bij de installateurs.
Of kent iemand een installateur in de buurt van Appingedam die het wel kan ?
Dat had je misschien moeten bedenken voordat je deze omvormer kocht...
Nu is het denk ik het beste om je omvormer maar als gewone omvormer te gebruiken (of weer op MP te zetten).
[ Voor 10% gewijzigd door Andrehj op 31-01-2026 11:35 ]
WP: ME PUHZ-SW75YAA + ERSD-VM2D + EV-WP-TWS-1W 300; AC: ME MXZ-2F42VF + 2x MSZ-LN25VGV; PV: 14.08 kWp O/W + SMA STP 8.0; Vent: Zehnder Q600 ERV + Ubbink AirExcellent.
Met de omschakelaar bedoel ik dat er geen stroom terug mag gaan naar het net bij stroomuitval.
als de wasmachine en de warmtepomp aan staan is dat niet een beetje standby stroom.
.
ik vroeg om hulp met het oplossen en niet om problemen.
groet Aad
als de wasmachine en de warmtepomp aan staan is dat niet een beetje standby stroom.
.
ik vroeg om hulp met het oplossen en niet om problemen.
groet Aad
Met die instelling ga je het hier niet redden...Aad schreef op zaterdag 31 januari 2026 @ 11:21:
ik vroeg om hulp met het oplossen en niet om problemen.
WP: ME PUHZ-SW75YAA + ERSD-VM2D + EV-WP-TWS-1W 300; AC: ME MXZ-2F42VF + 2x MSZ-LN25VGV; PV: 14.08 kWp O/W + SMA STP 8.0; Vent: Zehnder Q600 ERV + Ubbink AirExcellent.
Daar ben ik het helemaal mee eens. Als je geen idee hebt wat je gekocht hebt en/of hoe het zou kunnen werken, kun je verwachten dat er extra vragen komen.Met die instelling ga je het hier niet redden...
Maar om je toch iets op weg te helpen:
@andrehj gaf daar al het antwoord op. Die schakelaar zit bij de SMA SE al in de omvormer. Daarom loopt er een kabel van de hoofdschakelaar naar de omvormer en uit de omvormer weer terug naar de groepenkast.Met de omschakelaar bedoel ik dat er geen stroom terug mag gaan naar het net bij stroomuitval.
Dat je de warmtepomp niet uit je noodstroom wilt voeden snap ik, dan moet je de groepenkast opdelen in twee delen: 1 deel dat bij stroomuitval mag stoppen (Zoals warmtepomp, laadpaal - wordt hoogstens wat koud in huis) en het andere dat de rest van je huis voorziet, zoals vriezer, internet, verlichting etc.
Ik geef toe, er zijn veel electriciens die weinig van hun eigen vak snappen. Zo moeilijk is het nu ook weer niet.
[Edit] Oh ja, bij de SE worden daarom ook twee pluggen bijgeleverd.
[ Voor 3% gewijzigd door rene037 op 31-01-2026 11:55 . Reden: ']'miste bij quote & toevoeging. ]
@Aad aanvullend wat al gezegd is: als je bepaalde groepen op het noodstroom circuit zet, dan betekent het dat die groepen altijd gevoed worden via de omvormer. Dus zowel in on-grid als in off-grid modus.
Dit houdt in dat je moet bekijken wat het maximale vermogen is wat die groepen tegelijkertijd kunnen vragen. Is dat hoger dan het vermogen wat de omvormer aan kan, dan schakelt de omvormer in die situatie uit. En hij start daarna ook weer op, maar dit geeft dus wel een onderbreking in de stroomvoorziening van de betreffende groepen.
Nu hebben de TriPower SE omvormers in on-grid modus een max output van 3x20A. Dus snel in de problemen komen doe je normaal gesproken niet. Maar het is wel een aandachtspunt.
Zelf heb ik het tot nu toe 1 keer gehad dat de omvormer door het bovenstaande uitschakelde. Dat was toen de oven aan het opwarmen was en 4 of 5 van de inductieplaat zones op hoog vermogen aan stonden. Plus wat overige (kleinere) zaken. Een, voor ons, uitzonderlijke situatie en ik vond het wel interessant om te zien wat er gebeurde.
Ook al had ik het niet zien aankomen.
Wat installateur betreft: niet heel dicht bij jou, maar Sonkrag in Meppel doet (of deed) dit soort installaties.
Dit houdt in dat je moet bekijken wat het maximale vermogen is wat die groepen tegelijkertijd kunnen vragen. Is dat hoger dan het vermogen wat de omvormer aan kan, dan schakelt de omvormer in die situatie uit. En hij start daarna ook weer op, maar dit geeft dus wel een onderbreking in de stroomvoorziening van de betreffende groepen.
Nu hebben de TriPower SE omvormers in on-grid modus een max output van 3x20A. Dus snel in de problemen komen doe je normaal gesproken niet. Maar het is wel een aandachtspunt.
Zelf heb ik het tot nu toe 1 keer gehad dat de omvormer door het bovenstaande uitschakelde. Dat was toen de oven aan het opwarmen was en 4 of 5 van de inductieplaat zones op hoog vermogen aan stonden. Plus wat overige (kleinere) zaken. Een, voor ons, uitzonderlijke situatie en ik vond het wel interessant om te zien wat er gebeurde.
Wat installateur betreft: niet heel dicht bij jou, maar Sonkrag in Meppel doet (of deed) dit soort installaties.
Als je in HA de SMA energy meter emulator https://github.com/Roeland54/SMA-Energy-Meter-emulator installeert, Houdt de SBSE de meter op 0. Overschot=laden accu, tekort=ontladen accu.KoenVdS schreef op donderdag 22 januari 2026 @ 21:38:
Beste,
is het mogelijk om bij een SBSE 5.0 (met Home Manager 2.0 en 3x Home Storage 3.2) de installatie zo aan te sturen dat;
De batterij tussen bepaalde uren (daluren) enkel oplaadt (dmv de zon, niet door het net) en niet ontlaadt.
En dat ze tijdens de piekuren oplaadt indien teveel en ontlaadt indien te weinig stroom van de panelen?
Ik heb een Home Assistant op een Raspberry PI5, oorspronkelijk bedoeld voor een andere toepassing, dus nog niet echt veel ervaring mee. Maar ik wil mij er graag verder in verdiepen.
Ik neem aan dat ik een USB naar RS485 converter zal nodig hebben?
Alvast bedankt.
Beste,Boschkabouter schreef op zaterdag 31 januari 2026 @ 14:51:
[...]
Als je in HA de SMA energy meter emulator https://github.com/Roeland54/SMA-Energy-Meter-emulator installeert, Houdt de SBSE de meter op 0. Overschot=laden accu, tekort=ontladen accu.
dank u voor de reactie. Ik heb een Home Manager 2.0, dus het op 0 houden is niet het probleem. Maar dat wil ik net vermijden.
Het probleem is dat mijn batterijen nu ontladen tijdens daluren, terwijl er piekuren aankomen waar ik energie moet aankopen als de batterij leeg is.
Daarom dat ik graag zou instellen bijvoorbeeld;
Tussen 11u en 17u enkel opladen, niet ontladen". (Omdat stroom dan goedkoop is.)
Tussen 17u en 22u ontladen.
Mocht ik in dat script zelf waardes kunnen ingeven volgens een bepaalde periode van de dag, bijvoorbeeld afname op 0 zetten tijdens daluren, gaan de batterijen niet ontladen.
Maar zover gaat mijn informatica kennis niet.
In SMA kan ik wel tijdsblokken ingeven, maar dan laadt de batterij aan die waarde. 0W, dan laadt of ontlaadt de batterij niet. 800W, dan laadt hij, indien te weinig zon, van het net. En indien teveel zon, steekt de omvormer de overschot op het net.
Ik hoop dat SMA zelf met een update komt in de komende maanden.
Voor de zomer speelt het minder een rol, dan zijn de piekuren sowieso gedekt door onze opbrengst. 's nachts kunnen we dan aan superdaluren de wagen enzo opladen indien onvoldoende zon.
Ik wacht dan nog wel even af, om te kijken wat SMA doet.
Ik heb zelf geen home manager, maar dit is toch in te stellen via sunnyportal?KoenVdS schreef op zondag 1 februari 2026 @ 09:21:
[...]
Beste,
dank u voor de reactie. Ik heb een Home Manager 2.0, dus het op 0 houden is niet het probleem. Maar dat wil ik net vermijden.
Het probleem is dat mijn batterijen nu ontladen tijdens daluren, terwijl er piekuren aankomen waar ik energie moet aankopen als de batterij leeg is.
Daarom dat ik graag zou instellen bijvoorbeeld;
Tussen 11u en 17u enkel opladen, niet ontladen". (Omdat stroom dan goedkoop is.)
Tussen 17u en 22u ontladen.
Mocht ik in dat script zelf waardes kunnen ingeven volgens een bepaalde periode van de dag, bijvoorbeeld afname op 0 zetten tijdens daluren, gaan de batterijen niet ontladen.
Maar zover gaat mijn informatica kennis niet.
In SMA kan ik wel tijdsblokken ingeven, maar dan laadt de batterij aan die waarde. 0W, dan laadt of ontlaadt de batterij niet. 800W, dan laadt hij, indien te weinig zon, van het net. En indien teveel zon, steekt de omvormer de overschot op het net.
Ik hoop dat SMA zelf met een update komt in de komende maanden.
Voor de zomer speelt het minder een rol, dan zijn de piekuren sowieso gedekt door onze opbrengst. 's nachts kunnen we dan aan superdaluren de wagen enzo opladen indien onvoldoende zon.
Ik wacht dan nog wel even af, om te kijken wat SMA doet.
Goedemorgen allemaal,
Na een hele tijd niet gepost te hebben hier (want het draait hier super stabiel) toch maar even een vraag. Ik loop tegen een raar probleem aan waar ik niet helemaal uitkomt. Ik hoop dat iemand dit herkend en een oplossing heeft. Sinds gisteren rapporteert mijn SMA de dagopbrengst niet meer correct. Het lijkt alleen om de dagopbrengst te gaan en niet over het totaal.
/f/image/0QQrAFJG5YL70ra2liixp3P1.png?f=fotoalbum_large)
Probleem merkte ik op bij SBFspot, waarbij de waardes niet meer goed in PVoutput komen.
Firmware versie is volgens mij up-to-date: Firmwareversie: 4.10.10.R
Het home-dashboard ziet er goed uit en geeft geen fouten. Wel raar vind ik dat bij vermogen de toekomstige vermogen op 0kW staat, maar hier heb ik zelf weinig problemen mee.
/f/image/71A8NRzLv1ajZMmNFDmtBfy7.png?f=fotoalbum_large)
Iemand enig idee wat ik nog kan controleren?? Er is sinds gisteren niet bijzonder gebeurt zover ik kan zien. Waardes leken tot gisteren 10:10 goed binnen te komen en opeens rare waardes binnen PVoutput.
Na een hele tijd niet gepost te hebben hier (want het draait hier super stabiel) toch maar even een vraag. Ik loop tegen een raar probleem aan waar ik niet helemaal uitkomt. Ik hoop dat iemand dit herkend en een oplossing heeft. Sinds gisteren rapporteert mijn SMA de dagopbrengst niet meer correct. Het lijkt alleen om de dagopbrengst te gaan en niet over het totaal.
/f/image/0QQrAFJG5YL70ra2liixp3P1.png?f=fotoalbum_large)
Probleem merkte ik op bij SBFspot, waarbij de waardes niet meer goed in PVoutput komen.
Firmware versie is volgens mij up-to-date: Firmwareversie: 4.10.10.R
Het home-dashboard ziet er goed uit en geeft geen fouten. Wel raar vind ik dat bij vermogen de toekomstige vermogen op 0kW staat, maar hier heb ik zelf weinig problemen mee.
/f/image/71A8NRzLv1ajZMmNFDmtBfy7.png?f=fotoalbum_large)
Iemand enig idee wat ik nog kan controleren?? Er is sinds gisteren niet bijzonder gebeurt zover ik kan zien. Waardes leken tot gisteren 10:10 goed binnen te komen en opeens rare waardes binnen PVoutput.
[ Voor 11% gewijzigd door grote_oever op 04-02-2026 12:24 ]
Ik heb dat ooit een keer gehad, een herstart van de omvormer kan helpengrote_oever schreef op woensdag 4 februari 2026 @ 12:16:
Goedemorgen allemaal,
Na een hele tijd niet gepost te hebben hier (want het draait hier super stabiel) toch maar even een vraag. Ik loop tegen een raar probleem aan waar ik niet helemaal uitkomt. Ik hoop dat iemand dit herkend en een oplossing heeft. Sinds gisteren rapporteert mijn SMA de dagopbrengst niet meer correct. Het lijkt alleen om de dagopbrengst te gaan en niet over het totaal.
[Afbeelding]
Probleem merkte ik op bij SBFspot, waarbij de waardes niet meer goed in PVoutput komen.
Firmware versie is volgens mij up-to-date: Firmwareversie: 4.10.10.R
Het home-dashboard ziet er goed uit en geeft geen fouten. Wel raar vind ik dat bij vermogen de toekomstige vermogen op 0kW staat, maar hier heb ik zelf weinig problemen mee.
[Afbeelding]
Iemand enig idee wat ik nog kan controleren?? Er is sinds gisteren niet bijzonder gebeurt zover ik kan zien. Waardes leken tot gisteren 10:10 goed binnen te komen en opeens rare waardes binnen PVoutput.
Ik gebruik overigens de totaalstand voor PVoutput en niet de dagtotalen.
Gelukt inmiddels. Ik had vanmorgen alleen de zonnepanelen stroomloos gemaakt, maar niet de omvormer herstart. Heb nu eerste stroom van panelen gehaald en daarna omvormer helemaal stroomloos gemaakt.Kalentum schreef op woensdag 4 februari 2026 @ 12:31:
[...]
Ik heb dat ooit een keer gehad, een herstart van de omvormer kan helpen
Ik gebruik overigens de totaalstand voor PVoutput en niet de dagtotalen.
Waardes kwamen daarna weer goed in de SMA zonder rare waardes.
Daarna werden de waardes nog steeds raar geupload. SBFspot daarna opnieuw herstarten gaf de oplossing.
Ik heb gezocht en niet gevonden. Volgens het datasheet van de Sunny Home manager kan het geen dynamische tarieven laden. Hier lees ik dat er wellicht iets zou kunnen via EnnexOS. Kan de Sunny Home manager 2.0. nu wel of niet met dynamische contracten omgaan? Het betreft een nog aan te schaffen installatie in Nederland met een STP6.0 hybride omvormer voorlopig nog zonder batterijen. De Home manager wil de installateur gebruiken om via de omvormer en Smart Grid contacten de Daikin Altherma 3F warmtepomp (het warmwater boilervat) aan te sturen bij overschot aan zonne-energie. Maar met het oog op de toekomst (post salderen) is een dynamische contract wellicht het beste. Dus vandaar de vraag.
Er zijn geen mogelijkheden om iets te regelen voor dynamische contracten.Skipper_NH schreef op donderdag 5 februari 2026 @ 15:33:
Ik heb gezocht en niet gevonden. Volgens het datasheet van de Sunny Home manager kan het geen dynamische tarieven laden. Hier lees ik dat er wellicht iets zou kunnen via EnnexOS. Kan de Sunny Home manager 2.0. nu wel of niet met dynamische contracten omgaan? Het betreft een nog aan te schaffen installatie in Nederland met een STP6.0 hybride omvormer voorlopig nog zonder batterijen. De Home manager wil de installateur gebruiken om via de omvormer en Smart Grid contacten de Daikin Altherma 3F warmtepomp (het warmwater boilervat) aan te sturen bij overschot aan zonne-energie. Maar met het oog op de toekomst (post salderen) is een dynamische contract wellicht het beste. Dus vandaar de vraag.
Via de EnnoxOS kun je alleen vaste dagen en tijden instellen waarop de batterij gaat laden.
Dank vor dit antwoord. Dan is de Sunny Home Manager 2.0 toch behoorlijk verouderd qua mogelijkheden. Dynamische contracten compatibiliteit is, dacht ik, heden ten dage toch de norm. Dit had ik niet verwacht van SMA.
De Sunny Home Manager 2.0 kan hier weinig aan doen.Skipper_NH schreef op vrijdag 6 februari 2026 @ 16:59:
Dank vor dit antwoord. Dan is de Sunny Home Manager 2.0 toch behoorlijk verouderd qua mogelijkheden. Dynamische contracten compatibiliteit is, dacht ik, heden ten dage toch de norm. Dit had ik niet verwacht van SMA.
Dit apparaat meet alleen het verbruik om de 1- of 3-phases en geeft aan de omvormer door of deze moet laden of ontladen.
De website van EnnoxOS zal de extra functionaliteit moeten krijgen.
Links of rechtsom is dan SMA niet bij de tijd, wat mij betreft.
SMA heeft eigenlijk gewoon de boot gemist waar andere inmiddels dikke voorsprongen hebben gemaakt.Skipper_NH schreef op vrijdag 6 februari 2026 @ 17:12:
Links of rechtsom is dan SMA niet bij de tijd, wat mij betreft.
Richtig gründliche Deutsche Bürokratie.
De omvomer kwaliteit is niets op aan te merken of is de betrouwbaarheid afgenomen?
214kWh LFP | 48kVA Victron Multiplus | 24.3kWp O/W | SMA Tripower x 15 | SmartSolar 450/200 | Daikin Multi+ 5MXWM68A9 met 2x Perfera FTXM42A | Fujitsu Atlantic Calypso Split V3 200L | Gasloos | 500m2 bj 1900
Men zegt al een tijdje dat die functie met dynamische tarieven gaat komen. Maar ja, aan promiseware heb je niets.
Toch hoop ik dat het er nu echt binnenkort is en iig voor het einde van dit jaar wanneer ik waarschijnlijk naar dynamisch overstap.
Toch hoop ik dat het er nu echt binnenkort is en iig voor het einde van dit jaar wanneer ik waarschijnlijk naar dynamisch overstap.
In Duitsland is het toch al mogelijk via een contract met LichtBlick? Wellicht dat ze eerst 1 API willen testen (want volgens mij zijn die nog niet zo standaard tussen de verschillende dunamische aanbieders) voordat ze vol ingaan op dynamische tarieven wereldwijd?
Wij (mijn werkgever, leverancier van SMA spul) krijgen iedere keer weer te horen, volgend kwartaal. Beginnen er zelf ook een beetje chagrijnig van te worden. Zelfde als de ontwikkelingen van opties voor de echargers, loopt allemaal wat achter momenteel.Franciesco schreef op vrijdag 6 februari 2026 @ 19:00:
Men zegt al een tijdje dat die functie met dynamische tarieven gaat komen. Maar ja, aan promiseware heb je niets.
Toch hoop ik dat het er nu echt binnenkort is en iig voor het einde van dit jaar wanneer ik waarschijnlijk naar dynamisch overstap.
Ik simuleer het zelf (prive/thuis) een beetje met virtuele blokken met hoge/lage tarieven, maar heb er verder ook niet meer naar gekeken.
[ Voor 10% gewijzigd door mvrtwkrs op 07-02-2026 14:28 ]
Sinds donderdag heb ik via de PUKcode in Sunny Explorer het wachtwoord van de SMA omvormer gewijzigd. Sindsdien heb ik geen inzicht meer in opwek via Sunny Portal. Ik heb zojuist ook het wachtwoord in Sunny Portal aangepast en daar staat bij status "paramaters nog niet aan apparaat overgedragen"
Gaat dit automatisch of moet ik hier nog een handeling voor doen?
Gaat dit automatisch of moet ik hier nog een handeling voor doen?
Wel beide in hetzelfde wachtwoord veranderd? Dat was bij de ennexos versie wel nodig, geen idee of het bij de oude sunnyportal ook nodig was.
Ja beide veranderd in het wachtwoord waarmee ik ook in log in Sunny Portal.MzKzM73 schreef op zondag 8 februari 2026 @ 09:37:
Wel beide in hetzelfde wachtwoord veranderd? Dat was bij de ennexos versie wel nodig, geen idee of het bij de oude sunnyportal ook nodig was.
De omvormer opnieuw opstarten heeft ook niet geholpen.
Wij hebben een SMA hybride omvormer van 8 kW, in combinatie met de Sunny Home Manager en een SMA eCharger laadpaal.
Sinds gisteren heb ik pas de Energy Manager ertussen zitten, dus ik ben nog wat aan het spelen met de instellingen.
Ik kan via de app en het portaal aanvinken dat de auto alleen mag laden met het overschot aan zonnestroom, maar hij pakt deze optie niet. Ik vermoed dat ik iets fout heb staan. Ik heb al uren verschillende opties geprobeerd, maar niets lijkt te werken.
Welke opties / configuraties moet ik instellen om deze optie werkend te krijgen?
Via de app zie ik dat de laadpaal laad, en ook hoeveel zonnestroom en net stroom hij gebruikt. dus ik vermoed dat hij wel goed gekoppeld is?
Sinds gisteren heb ik pas de Energy Manager ertussen zitten, dus ik ben nog wat aan het spelen met de instellingen.
Ik kan via de app en het portaal aanvinken dat de auto alleen mag laden met het overschot aan zonnestroom, maar hij pakt deze optie niet. Ik vermoed dat ik iets fout heb staan. Ik heb al uren verschillende opties geprobeerd, maar niets lijkt te werken.
Welke opties / configuraties moet ik instellen om deze optie werkend te krijgen?
Via de app zie ik dat de laadpaal laad, en ook hoeveel zonnestroom en net stroom hij gebruikt. dus ik vermoed dat hij wel goed gekoppeld is?