Warmtepomponline.com & Fancoilonline.com Amber 65, F-gassen II
Zouden jullie even kunnen meedenken over plaatsing buffervat wat wordt aangekaart door Andrehj in mijn topic?
De amber staat op zijn plek, dus moet even weten of dit een geval ‘loopt wel los’ is of niet en hoe ik hier weg ga komen 😅
Guus. in "Advies L/W Warmtepomp Jaren 30 tussenwoning"
Dan neem je een tijdstip dat het nog lekker fris is buiten.Get!em schreef op zondag 23 juni 2024 @ 11:15:
Amber schakelde hier zojuist over naar het element, want temperatuur sensor buiten gaf halverwege sww run >20C aan. Wordt tijd voor de update.
In de nacht of zo.
Amber 95 sinds 10 / 2023 en 9 x 365 Wp glas / glas solarwatt
Het is inderdaad oppassen met hygiene boiler omdat je die "verkeerd /andersom aansluit". Bij Nexus geven ze de diameter en lengte i.p.v. m2 spiraaloppervlak. Dat maakt vergelijken lastig. Ook is onduidelijk of dit daadwerkelijk hygiene model is of niet.Stoker schreef op zaterdag 22 juni 2024 @ 07:12:
Deze wordt verkocht als een hygiëne boiler, d.w.z. altijd het water in de tank op 50-60*C, en alleen bij vraag water door de spiraal laten lopen. Geen kans op legionella achtige grapjes, maar dus wel altijd je vat op een hogere temperatuur.
Indirect zou wat mij betreft de voorkeur hebben.
De tanktemperatuur bij een normale boiler is juist 50 - 60 graden. Bij hygiene boiler is dat toch de afgiftetemperatuur (werkt als buffervat) dus rond de 30 graden. Het tapwater is daarmee voorverwarmt en dan heb je alsnog een tweede boiler of eindverwarming nodig om van die 30 graden naar 40 tot 60 graden te komen.
![]() | ![]() |
PV 5.590 Wp Enphase, 2.700 Wp Growatt - Easee laadpaal - Itho Amber 95 WP
Warmtepomponline.com & Fancoilonline.com Amber 65, F-gassen II
PV 5.590 Wp Enphase, 2.700 Wp Growatt - Easee laadpaal - Itho Amber 95 WP
Dus: je gewenste Tc staat op 18 graden, en je 1.02 op delta 3*C, dan zou hij weer aangaan op een watertemperatuur van >21*C.
Je pomp draait continue of via een interval, iig je watertemp ligt rond de 20*C, zoals te zien is in je overzicht. Dus het klopt dat hij niks doet.
Je zou het kunnen testen door even 1.02 naar 1 te zetten. Als het goed is moet hij weer iets gaan doen.
Warmtepomponline.com & Fancoilonline.com Amber 65, F-gassen II
PV 5.590 Wp Enphase, 2.700 Wp Growatt - Easee laadpaal - Itho Amber 95 WP
Warmtepomponline.com & Fancoilonline.com Amber 65, F-gassen II
Die 3 waardes zijn modbus schrijfbaar,Stoker schreef op maandag 24 juni 2024 @ 18:07:
Prima, laat je even weten of het gelukt is? Het zou ook geen probleem zijn om aparte koel- en verwarmingsinstellingen te gebruiken. Ik geef toe dat het niet ideaal is;)
Een automatisering bij start koelen kan dit oplossen.
Aangezien @Impossibl3 test voor LeeJoow zou hij dat even kunnen vragen voor deze waardes.
In mijn integratie zitten ze er in.
Kleine beetje geduld nog, integratie is klaar!
Ben met de documentatie bezig en de laaste controlles en tests.
Als daar niets geks uitkomt, gaan we met 2 weken ongeveer live!
[ Voor 5% gewijzigd door bommer op 24-06-2024 19:16 ]
Solar Edge 9800WP O/W - Itho Amber 95 | Systeem integrator meet en regeltechniek & KNX | projecterings deskundige CCTV & Inbraaksignalering systemen | Meet- en regeltechniek in de klimaatbeheersing (MRK-A)
PV 5.590 Wp Enphase, 2.700 Wp Growatt - Easee laadpaal - Itho Amber 95 WP
Daar wordt door Itho aan gewerkt, maak mij niet zo druk om die paar KwhImpossibl3 schreef op maandag 24 juni 2024 @ 19:06:
Ja dat zou ideaal zijn. Voor het nieuwe seizoen zal dat wel allemaal moeten draaien. Maar nu de modbus nog met het legionella programma stoeit ga ik dat nog niet actief aanpassen 😅. Op het testen na. Heb mijn kwh nodig om het huis te dekken.
Een optie is ook om die uit te zetten en dan
Met automaties zelf legionella te doen.
Solar Edge 9800WP O/W - Itho Amber 95 | Systeem integrator meet en regeltechniek & KNX | projecterings deskundige CCTV & Inbraaksignalering systemen | Meet- en regeltechniek in de klimaatbeheersing (MRK-A)
PV 5.590 Wp Enphase, 2.700 Wp Growatt - Easee laadpaal - Itho Amber 95 WP
Iemand een idee wat ik over het hoofd zie?
Zit er uiteraard wel in als installateur
Al gevonden, blijkbaar gaat de warmtepomp standaard aan en dan is deze optie uitgegrijsd
[ Voor 24% gewijzigd door visser.m op 24-06-2024 20:59 ]
Warmtepomp wel uitgeschakeld met de knop op het display?visser.m schreef op maandag 24 juni 2024 @ 20:55:
Ik heb de warmtepomp zojuist voor het eerst aangezet om het ontluchtingsprogramma te kunnen draaien, maar deze optie is uitgegrijsd in het menu en kan niet geactiveerd worden.
Iemand een idee wat ik over het hoofd zie?
Zit er uiteraard wel in als installateur
Al gevonden, blijkbaar gaat de warmtepomp standaard aan en dan is deze optie uitgegrijsd
PV 3520Wp - WP Itho Amber 95 - WPB Atlantic Explorer V4 200L - gasloos sinds aug 2023
dat de kleurcodering van de 3-weg klep kabel overeen zou komen met die van de amber binnenuit, maar nu ik aan het ontluchten ben lijkt het er op dat de klep verkeerd om schakelt.
Is dat gewoon een kwestie van de VA en de VB kabel in de binnenuit omdraaien?
Ik heb de Honeywell klep die @Carboy54 standaard bij de Amber levert
Die klep zou standaard met de juiste kleuren moeten werken.visser.m schreef op maandag 24 juni 2024 @ 21:24:
Nog een opstartvraag, ik was er vanuit gegaan
dat de kleurcodering van de 3-weg klep kabel overeen zou komen met die van de amber binnenuit, maar nu ik aan het ontluchten ben lijkt het er op dat de klep verkeerd om schakelt.
Is dat gewoon een kwestie van de VA en de VB kabel in de binnenuit omdraaien?
Ik heb de Honeywell klep die @Carboy54 standaard bij de Amber levert
Weet zo even niet uit het hoofd wat VA en VB is
Maar zit hij goed om? (water zijdige deel)
Kan je ook zien in het installatie schema binnenkant deksel binnen unit
Solar Edge 9800WP O/W - Itho Amber 95 | Systeem integrator meet en regeltechniek & KNX | projecterings deskundige CCTV & Inbraaksignalering systemen | Meet- en regeltechniek in de klimaatbeheersing (MRK-A)
Ik begin nu ook te twijfelen, ik had het idee dat er warm water van de spiraal uit mijn sww vat in mijn retour terecht kwam bij het draaien van de ontluchting van de CV, maar nu ik de programma's nog een keer draai lijkt de retour toch af te koelen als ik CV ontluchting draai.bommer schreef op maandag 24 juni 2024 @ 21:32:
[...]
Die klep zou standaard met de juiste kleuren moeten werken.
Weet zo even niet uit het hoofd wat VA en VB is
Maar zit hij goed om? (water zijdige deel)
Kan je ook zien in het installatie schema binnenkant deksel binnen unit
Het vat staat al een paar weken aan op het elektrisch element om in douche water te voorzien, vandaar
Zeker als de standaard kleuren moeten werken twijfel ik aan mijn eerste gedachte, dank @bommer voor deze bevestiging!
Sorry voor de beginnersvragen, heb net de boel ingeschakeld na al het leidingwerk, dus moet nog even wennen aan deze nieuwe fase met instellingen en knopjes in plaats van buizen, koppelingen en het oplossen van lekkages
Vragen staat vrij, daar zijn wij hier voor. Om elkaar te helpen.[b]visser.m schreef op maandag 24 juni 2024 @ 21:39:[/
Sorry voor de beginnersvragen, heb net de boel ingeschakeld na al het leidingwerk, dus moet nog even wennen aan deze nieuwe fase met instellingen en knopjes in plaats van buizen, koppelingen en het oplossen van lekkages
Dus geen enkel probleem.
Solar Edge 9800WP O/W - Itho Amber 95 | Systeem integrator meet en regeltechniek & KNX | projecterings deskundige CCTV & Inbraaksignalering systemen | Meet- en regeltechniek in de klimaatbeheersing (MRK-A)
[ Voor 9% gewijzigd door Stoker op 25-06-2024 08:21 ]
Warmtepomponline.com & Fancoilonline.com Amber 65, F-gassen II
[ Voor 97% gewijzigd door Stoker op 25-06-2024 08:27 ]
Warmtepomponline.com & Fancoilonline.com Amber 65, F-gassen II
De optie 2-2-1 draait voor het koelen best prima. De runs zijn korter maar herstarten sneller waardoor de temperatuur constanter blijft in de woning. Zag nu ook dat de Amber zelfs op 30 Hz draaid.Impossibl3 schreef op maandag 24 juni 2024 @ 18:05:
Dat is inderdaad een idee. Maar je wil een optimale instelling tussen verwarmen en koelen. Ga het nu eens proberen op 2-2-1 ipv 3-3-2. Stopt die iets eerder met actief koelen maar de verwarming springt dan ook weer eerder aan (en precies anders om herstart eerder met koelen en stopt eerder met verwarmen).
PV 5.590 Wp Enphase, 2.700 Wp Growatt - Easee laadpaal - Itho Amber 95 WP
[ Voor 5% gewijzigd door brigges op 25-06-2024 10:17 ]
Er is een workaround voor de wijzigingen in ESPHome 2024.6.0
leejoow in "Uitlezen Itho Daalderop HP-S en Amber warmtepomp"
Ontwikkelaar van de Heatpump Listener en Itho Daalderop warmtepomp control module
Want dan moet het lukken
En bonusvraagje, weten we nu wat de stille modus aan reductie doet?
[ Voor 14% gewijzigd door silverball op 25-06-2024 20:32 ]
3640 Wp ZO pvoutput | FOSS | aroTHERM plus | Trabant 601 (kubel + kombi) | Simson s53e | Ford nugget '89
Mag ik je vragen wat welke koeltemperaturen je gebruikt en bij welke buitentemperatuur setting?Impossibl3 schreef op dinsdag 25 juni 2024 @ 09:11:
[...]
De optie 2-2-1 draait voor het koelen best prima. De runs zijn korter maar herstarten sneller waardoor de temperatuur constanter blijft in de woning. Zag nu ook dat de Amber zelfs op 30 Hz draaid.
Vandaag ook aan het experimenteren, ben alleen dauwpunt afhankelijk dus kan niet te laag gaan. Als het maar iets bijdraagt scheelt het alweer en natuurlijk leuk om te proberen.
Heb nu de 2-1-1 instelling
24 -> 16 graden
26 -> 18 graden
28 -> 20 graden
Heb naast vloerverkoeling ook radiatoren, iemand casefan ervaring om dat actief te koelen? Ik verwacht namelijk hiermee ook geen wonderen... (aanname)
Thx alvast!
Zonder automatische dauwpunt bewaking is 18 graden wel een beetje de max.Karmusch schreef op dinsdag 25 juni 2024 @ 20:35:
[...]
Mag ik je vragen wat welke koeltemperaturen je gebruikt en bij welke buitentemperatuur setting?
Vandaag ook aan het experimenteren, ben alleen dauwpunt afhankelijk dus kan niet te laag gaan. Als het maar iets bijdraagt scheelt het alweer en natuurlijk leuk om te proberen.
Heb nu de 2-1-1 instelling
24 -> 16 graden
26 -> 18 graden
28 -> 20 graden
Heb naast vloerverkoeling ook radiatoren, iemand casefan ervaring om dat actief te koelen? Ik verwacht namelijk hiermee ook geen wonderen... (aanname)
Thx alvast!
Met radiatoren zou ik niet gaan koelen, het risico op condens is wel heel groot.
Als je het toch wilt proberen niet lager dan 20 op de radiator en goed monitoren.
Solar Edge 9800WP O/W - Itho Amber 95 | Systeem integrator meet en regeltechniek & KNX | projecterings deskundige CCTV & Inbraaksignalering systemen | Meet- en regeltechniek in de klimaatbeheersing (MRK-A)
Ah als prestabo evenknie, merci!bommer schreef op dinsdag 25 juni 2024 @ 20:39:
[...]
Zonder automatische dauwpunt bewaking is 18 graden wel een beetje de max.
Met radiatoren zou ik niet gaan koelen, het risico op condens is wel heel groot.
Als je het toch wilt proberen niet lager dan 20 op de radiator en goed monitoren.
Koelvermogen rond 4 kW, 30 Hz. Amber 120
De buitentemperatuur sensor zit lekker deels in de zon, dus dat regelt ook lekker NOT
Had hem vandaag ook op 18 staan, zie rechts onder. Dacht kan hem wel pushen tot 24 graden naar 16 bij 60% relatieve vochtigheid.
Ja nu manueel geregeld, heb wel data van luchtvochtigheid, maar niet geautomatiseerd.
Ben benieuwd naar je nieuwe integratie ontwikkelingen als ik een keer wat tijd heb, dankjewel alvast!
Ik heb hem nu op 16 graden staan, nog geen sensor er aan.Karmusch schreef op dinsdag 25 juni 2024 @ 20:49:
[...]
Ah als prestabo evenknie, merci!
Koelvermogen rond 4 kW, 30 Hz. Amber 120
De buitentemperatuur sensor zit lekker deels in de zon, dus dat regelt ook lekker NOT
Had hem vandaag ook op 18 staan, zie rechts onder. Dacht kan hem wel pushen tot 24 graden naar 16 bij 60% relatieve vochtigheid.
Ja nu manueel geregeld, heb wel data van luchtvochtigheid, maar niet geautomatiseerd.
Ben benieuwd naar je nieuwe integratie ontwikkelingen als ik een keer wat tijd heb, dankjewel alvast!
[Afbeelding]
Maar dan moet je het wel in de gaten houden. in mijn technische ruimte krijg ik als de droger aanstaat gelijk condens op ongeisoleerd leiding werk. Is droger uit zoals nu dan gaat dat prima.
FF een momentje vinden dat nog te isoleren.
Buiten is het nu 28 binnen tussen de 21 en 22 graden.
op 30Hz verbruik ongeveer 495W is een EER(COP) van 7,5
Solar Edge 9800WP O/W - Itho Amber 95 | Systeem integrator meet en regeltechniek & KNX | projecterings deskundige CCTV & Inbraaksignalering systemen | Meet- en regeltechniek in de klimaatbeheersing (MRK-A)
Morgen maar eens kijken of koeling werkt. Heb ook strada hybrid, ben benieuwd wat die doen met koelen.
https://www.weerschip.nl/calc_Td.php
Op Amazon koop je simpele Zigbee thermometers van sonoff met relatieve luchtvochtigheid meter.
Berekening in home assistant kun je de formule gebruiken
https://www.weerschip.nl/formules.html
[ Voor 35% gewijzigd door Get!em op 25-06-2024 21:37 ]
Ik heb hem staan op:Karmusch schreef op dinsdag 25 juni 2024 @ 20:35:
[...]
Mag ik je vragen wat welke koeltemperaturen je gebruikt en bij welke buitentemperatuur setting?
Vandaag ook aan het experimenteren, ben alleen dauwpunt afhankelijk dus kan niet te laag gaan. Als het maar iets bijdraagt scheelt het alweer en natuurlijk leuk om te proberen.
Heb nu de 2-1-1 instelling
24 -> 16 graden
26 -> 18 graden
28 -> 20 graden
Heb naast vloerverkoeling ook radiatoren, iemand casefan ervaring om dat actief te koelen? Ik verwacht namelijk hiermee ook geen wonderen... (aanname)
Thx alvast!
21 -> 19
26 -> 18
32 -> 18
Dat betekent met de instellingen van 2-2-1 dat ik tot 16 graden ga. Tot nu toe geen condens gezien op de niet geïsoleerde leidingen. Verder draait die bij mij op een EER van 5-5,5 met een binnen temperatuur van 23,5 graad en 24h gemiddelde buiten temperatuur van 24,7 graden (maximale temperatuurvandaag was 33,9 graden rond mijn huis). Mijn verbruik is zo'n 540 Watt tijdens het koelen.
Morgen komt een toren ventilator binnen. Dan hoop ik dat ik de kou van de grond wat meer kan mengen met de rest van de lucht en dat het koelen voor het gevoel nog beter gaat.
Eigen verbruik technisch is het ook een mooie dag 😄. 41 kWh opwek 45% direct verbruik, 82% zelf voorzienend (stukje nacht moet ik toch nog van het net halen). Dus vandaag de auto afgetopt (6 kWh) en de Amber laten koelen (7 kWh), vaatwasser, wasmachine etc allemaal op de PV laten draaien.
PV 5.590 Wp Enphase, 2.700 Wp Growatt - Easee laadpaal - Itho Amber 95 WP
Let op, in NL is bij hogere buiten temperaturen vaak ook relatieve vochtigheid hoger , en dan uiteindelijk dus ook de dauwpunt temperatuur.Impossibl3 schreef op dinsdag 25 juni 2024 @ 22:09:
[...]
Ik heb hem staan op:
21 -> 19
26 -> 18
32 -> 18
Een lagere koel temperatuur bij hogere buiten temperatuur lijkt dus logisch vanuit koel aspect, maar vanuit condens / vochtigheid wil je dat niet.
Ook zal de relatieve luchtvochtigheid sowieso oplopen als je (niet condenserend) koelt, waardoor je comfort ook achteruit gaat. Ik heb zelf daarom de koellijn oplopend gezet.
---
Momenteel ook koeling aangezet. Werkt prima, maar het is wel echt opletten met de setpoint. Je hebt natuurlijk ook nog de Correctie obv Tr, en die gaat er doodleuk ook nog mee aan de haal. En als je de SG+ geactiveerd hebt, staat ook daar nog een deltaT voor koelen.
Het aanzetten van koelen is daardoor remote bijna niet te doen. Settings die je voor verwarmen op een bepaalde waarde wilt zetten, wil je voor koelen op andere waardes hebben. Het lijkt me handig dat Itho die settings gaat splitsen voor koelen en verwarmen.
En dan doel ik dus op de bekende 1.01, 1.02, 1.03, maar dus ook op 1.16.
Hier is, zoals bekend, vloerverwarming niet echt effectief in koelen. En de gekozen vloerbedekking (hout) helpt dan al helemaal niet. Het voorkomt nu voornamelijk dat de temperatuur oploopt, en het blijft dus 24C in huis.
De Jaga hybrid doen het wel perfect. De temperatuur daalt daadwerkelijk goed. Ik moet ze hiervoor wel op maximale ventilatiekracht zetten om ook merkbaar te hebben. Maar op mijn kamer, waar 3 beeldschermen en een laptop normaal gesproken al voor de opwarming zorgen (bij 15C buitentemperatuur, stoken die items de kamer al op tot 25C), blijft het nu onder de 23C.
Is dit door de warmte dat de compressor zijn werk niet kan doen? Zijn er meer mensen die dit merken? Dan zou eventueel het moment van verwarmen eerder in de ochtend beter zijn in de zomer?
[ Voor 43% gewijzigd door Razor109 op 26-06-2024 12:14 ]
Amber 95 Warmtepomp; Solax x3 5040Wp Z, Hoymiles 5520Wp O-W, Hoymiles 5040Wp O-W
Lees het topic even terug (of gebruik de zoekfunctie). Dit is al meerdere keren aan de orde geweest.Razor109 schreef op woensdag 26 juni 2024 @ 12:11:
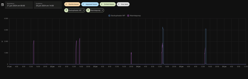
Het viel me zojuist op dat gisteren en vandaag op het moment dat de Amber SWW gaat verwarmen (13u smiddags) de BUH bijspringt, dit deed hij voorheen alleen bij een legionella programma.
Is dit door de warmte dat de compressor zijn werk niet kan doen? Zijn er meer mensen die dit merken? Dan zou eventueel het moment van verwarmen eerder in de ochtend beter zijn in de zomer?
[Afbeelding]
PV 3520Wp - WP Itho Amber 95 - WPB Atlantic Explorer V4 200L - gasloos sinds aug 2023
Zeker. Dat komt door het bereik van de compressor. Zie hier een stukje code voor HA wat ik had gemaakt dan kan je dat goed volgen.Razor109 schreef op woensdag 26 juni 2024 @ 12:11:
Het viel me zojuist op dat gisteren en vandaag op het moment dat de Amber SWW gaat verwarmen (13u smiddags) de BUH bijspringt, dit deed hij voorheen alleen bij een legionella programma.
Is dit door de warmte dat de compressor zijn werk niet kan doen? Zijn er meer mensen die dit merken? Dan zou eventueel het moment van verwarmen eerder in de ochtend beter zijn in de zomer?
[Afbeelding]
Impossibl3 in "Itho Daalderop Amber"
In onderstaand figuur kan je goed zien dat de maximale afgifte temperatuur lager is dan mijn DHW temperatuur. Bij mij is vanochtend om 10 uur de BUH dus ook volle bak aan gegaan.
PV 5.590 Wp Enphase, 2.700 Wp Growatt - Easee laadpaal - Itho Amber 95 WP
Hmm dat is ook nog een optie om te doen. Tot nu toe gaat het nog goed maar is er ook altijd iemand thuis. Wel iets om op te letten inderdaad. Het mooiste zou zijn als ik nog een luchtvochtigheidsensor in de woonkamer heb die goed genoeg is (heb van die Tuya dingen die alle kanten op schieten) om aan actieve dauwpunt bewaking te doen.Get!em schreef op woensdag 26 juni 2024 @ 11:58:
[...]
Let op, in NL is bij hogere buiten temperaturen vaak ook relatieve vochtigheid hoger , en dan uiteindelijk dus ook de dauwpunt temperatuur.
Een lagere koel temperatuur bij hogere buiten temperatuur lijkt dus logisch vanuit koel aspect, maar vanuit condens / vochtigheid wil je dat niet.
Ook zal de relatieve luchtvochtigheid sowieso oplopen als je (niet condenserend) koelt, waardoor je comfort ook achteruit gaat. Ik heb zelf daarom de koellijn oplopend gezet.
PV 5.590 Wp Enphase, 2.700 Wp Growatt - Easee laadpaal - Itho Amber 95 WP
Mooiste zou zijn als Itho voor de Amber het mogelijk maakt de minimum Temp M1.20 dynamisch te maken obv dauwpunt. Of nog beter, de koellijn.Impossibl3 schreef op woensdag 26 juni 2024 @ 12:47:
[...]
Hmm dat is ook nog een optie om te doen. Tot nu toe gaat het nog goed maar is er ook altijd iemand thuis. Wel iets om op te letten inderdaad. Het mooiste zou zijn als ik nog een luchtvochtigheidsensor in de woonkamer heb die goed genoeg is (heb van die Tuya dingen die alle kanten op schieten) om aan actieve dauwpunt bewaking te doen.
Sowieso is die setting 1.20 op dit moment de beste bewaking om een harde ondergrens te hebben, want met alle dynamische opties (1.16, 1.01, 12.10 en de koellijn) kan je daadwerkelijke aanvoertemperatuur zomaar 7C lager zijn dan je op basis van de gewone setpoint/koellijn zou verwachten, als de default temperaturen voor Delta T onveranderd zijn.
Vooralsnog is best haalbare dynamische control hier gewoon de koelvraag uitzetten als dauwpunt > setting M1.20, en dat programmeren in HA en communiceren naar je thermostaat. Maar dat is natuurlijk gewoon een hard-shutdown ipv optimalisatie van iets hogere koeltemperatuur.
Qua sensor RV zigbee zie ik op het display van de Sonoff het redelijk stabiel zijn, en is de verwachte daling als ik verse buitenlucht ventileer ook gewoon stabiel omlaag. Welke waardes hij doorgeeft in zigbee heb ik nog niet gezien, want mijn HA instance zit nog in de verhuisdoos
[ Voor 15% gewijzigd door Get!em op 26-06-2024 13:24 ]
Hier bij 30hz, is het 803W voor het totale systeem op die groepen (Amber120 + binnenunit + CV pomp + SWW vat).Impossibl3 schreef op dinsdag 25 juni 2024 @ 22:09:
[...]
Mijn verbruik is zo'n 540 Watt tijdens het koelen.
XC40 P8 - Wallbox Copper SB
Heb ik het goed begrepen dat als ik de com en TK (bijv. dmv simpele wipschakelaar) verbind, de amber wordt vrijgegeven voor koelen?
(ik dacht het ergens in het topic gelezen te hebben, maar kan het niet meer terugvinden)
Je kunt hem alleen aanzetten via de configuratie / settings van de plugwise app, als je in huis bent..
De Aqara als switch instellen op je zone werkt niet en die schakelen dus ook niet.
Instellen vanaf de thermostaat (Lisa / Anna) werkt ook niet.
En je kunt het ook niet koppelen aan een Schema of Scenario.
Voor de €100 relais + €50 feature + € 30 aqara samen had ik meer verwacht.
Installatieschema staat hier https://ithodaalderop.com...20installatie%20Amber.pdf
Relaisbox is overigens niet gebruikt, relais zelf is uit de box gehaald en in binnenunit erbij geschroefd.
Voor zover ik kan nagaan is het deze, maar kan het niet 100% garanderen... https://www.plugwise.com/...armtepomp-potentiaalvrij/
bij temperaturen hoger dan 25 graden dan kan de gewenste SWW temp niet gehaald worden, daarom springt de BUH bij.hansvk schreef op woensdag 26 juni 2024 @ 12:15:
[...]
Lees het topic even terug (of gebruik de zoekfunctie). Dit is al meerdere keren aan de orde geweest.
Handigst is om de SWW om 09:00 / 10:00 o.i.d. te starten als het buiten nog niet warm is ofwel zomerstand.
Even kijken wat optimaal is ook met je eventuele PV opwek in vermogen.
Volgens mij is het bereik groter geworden na de update... maar dat is ook in de topic al besproken, even uit mijn hoofd. Dien het nog zelf ook te updaten.
Bedankt. Ik bedenk mij net ook dat ik nog een unit heb liggen van @leejoow die ook zou moeten kunnen schakelen. Maar die moet dan eerst nog geplaatst worden.Get!em schreef op woensdag 26 juni 2024 @ 16:02:
Die koel feature van Plugwise is in combinatie met Amber niet heel erg gebruiksvriendelijk.
Je kunt hem alleen aanzetten via de configuratie / settings van de plugwise app, als je in huis bent..
De Aqara als switch instellen op je zone werkt niet en die schakelen dus ook niet.
Instellen vanaf de thermostaat (Lisa / Anna) werkt ook niet.
En je kunt het ook niet koppelen aan een Schema of Scenario.
Voor de €100 relais + €50 feature + € 30 aqara samen had ik meer verwacht.
Installatieschema staat hier https://ithodaalderop.com...20installatie%20Amber.pdf
Relaisbox is overigens niet gebruikt, relais zelf is uit de box gehaald en in binnenunit erbij geschroefd.
Voor zover ik kan nagaan is het deze, maar kan het niet 100% garanderen... https://www.plugwise.com/...armtepomp-potentiaalvrij/
XC40 P8 - Wallbox Copper SB
Als het inderdaad bij 0 graden is niet, want in die situatie levert de WP nog niet zijn maximale geluidsvermogen. Dat is Lwa, maar het gaat om de LwaMax. En die is niet bekend.silverball schreef op dinsdag 25 juni 2024 @ 20:30:
Mag ik die 54 lwa uit de bronchure van de 65 gewoon 'consequentieloos' overnemen in de WPAC met 3dB marge? Of zitten daar nog haken en ogen aan vanwege het feit dat dat bij 0/35°C is?
Want dan moet het lukken
En bonusvraagje, weten we nu wat de stille modus aan reductie doet?
Hopelijk komt Itho met meer data over het geluid als de Kiwa check rond is, want in feite betekent dit dat je op dit moment de tool niet op de juiste manier kan invullen voor de Amber.
Het CS contact is het koel kontakt. zit links in de binnen unit naast de HD (high demand) en HS (heating signal)reign-in-pain schreef op woensdag 26 juni 2024 @ 16:02:
Ik ben wel geïnteresseerd om te kijken wat koelen doet in de woning, maar voordat ik ga investeren in een ander thermostaat zou ik graag een dagje op de koellijn willen draaien om te zien wat het toevoegt. (misschien twee dagen als de koellijn te veel finetuning vraagt).
Heb ik het goed begrepen dat als ik de com en TK (bijv. dmv simpele wipschakelaar) verbind, de amber wordt vrijgegeven voor koelen?
(ik dacht het ergens in het topic gelezen te hebben, maar kan het niet meer terugvinden)
en inderdaad als je daar een schakelaar tussen zet kan je koelen.
wel even je HS kontakt los halen, beide kontakten mogen niet gelijk gesloten zijn.
Solar Edge 9800WP O/W - Itho Amber 95 | Systeem integrator meet en regeltechniek & KNX | projecterings deskundige CCTV & Inbraaksignalering systemen | Meet- en regeltechniek in de klimaatbeheersing (MRK-A)
PV 5.590 Wp Enphase, 2.700 Wp Growatt - Easee laadpaal - Itho Amber 95 WP
Ik koel zonder stooklijn en M1.01 en M1.02 werken gewoon.Impossibl3 schreef op woensdag 26 juni 2024 @ 20:43:
Heeft iemand anders ook het volgende waar genomen. Als je de optie koelen met koellijn uit zet gaat die ook de opies start/stop (m.1.01 / m.1.02) negeren. Dan koelt die tot max 18 graden. Terwijl als je de koellijn gebruikt op 3 punten en die op 18 zet dan gaat die wel de stooklijn aanpassen naar 16-20 graden.
Solar Edge 9800WP O/W - Itho Amber 95 | Systeem integrator meet en regeltechniek & KNX | projecterings deskundige CCTV & Inbraaksignalering systemen | Meet- en regeltechniek in de klimaatbeheersing (MRK-A)
Hmm interessant want op het schermpje van de Amber staat dan 18/18 als de koellijn uit staat of 18/16 als de koellijn aan staat.bommer schreef op woensdag 26 juni 2024 @ 20:45:
[...]
Ik koel zonder stooklijn en M1.01 en M1.02 werken gewoon.
PV 5.590 Wp Enphase, 2.700 Wp Growatt - Easee laadpaal - Itho Amber 95 WP
Ook opgelet op de tr correctie en de sg+ delta?Impossibl3 schreef op woensdag 26 juni 2024 @ 20:52:
[...]
Hmm interessant want op het schermpje van de Amber staat dan 18/18 als de koellijn uit staat of 18/16 als de koellijn aan staat.
Ik kon vandaag ook niet altijd verklaren welke koel setpoint hij gebruikte.
[ Voor 11% gewijzigd door Get!em op 26-06-2024 21:56 ]
Ik denk dat ik het aan wil sturen met plugwise maar als er betere opties zijn hoor ik het graag.
Waarom zijn er trouwens zo weinig hier met fancoils en condenserend koelen? Is toch erg interessant?
Tr correctie zou nog kunnen. Die stond wel aan (in beide situaties). De SG+ gebruik ik niet dus zou niet weten waarom de SG+ delta iets zou doen.Get!em schreef op woensdag 26 juni 2024 @ 21:55:
[...]
Ook opgelet op de tr correctie en de sg+ delta?
Ik kon vandaag ook niet altijd verklaren welke koel setpoint hij gebruikte.
PV 5.590 Wp Enphase, 2.700 Wp Growatt - Easee laadpaal - Itho Amber 95 WP
De foutcode handleiding zegt het volgende.Imadwarmtepomp schreef op woensdag 26 juni 2024 @ 23:01:
Weet iemand wat de foutcode F16 is. Ik krijg het met geen mogelijkheid weg
Storing temperatuursensor wateruitlaat Tuo
Warmtepomp wordt stilgezet.
Controleer de sensor en probeer de oorzaak van de storing vast te stellen (sensor maakt geen contact, kortsluiting of te groot verloop van de waarde). Vervang de sensor, indien nodig.
PV 5.590 Wp Enphase, 2.700 Wp Growatt - Easee laadpaal - Itho Amber 95 WP
Ik ben wel van plan een nakoeler in mijn wtw te zetten op de amber, is meer voor ontvochtigen en compensatie van temperatuur verlies.gebruiker001 schreef op woensdag 26 juni 2024 @ 22:06:
Het is toch ook mogelijk om op de amber een fancoil aan te sluiten die condenserend koelt. Ik wil dan als bijvoorbeeld Ta onder 19 graden komt de vloerverwarming afsluiten met een gemotoriseerde klep. Kan de amber die gemotoriseerde klep aansturen? Ik ben niet handig in HA enzo dus als het niet heel makkelijk is dan kan ik misschien beter handmatig de vloerverwarming afsluiten.
Ik denk dat ik het aan wil sturen met plugwise maar als er betere opties zijn hoor ik het graag.
Waarom zijn er trouwens zo weinig hier met fancoils en condenserend koelen? Is toch erg interessant?
Fancoils zijn net airco’s hoge airflow en grote bakken aan plafond, vooral de airflow vind ik niet fijn.
Denk er om dat je voldoende systeem inhoud overhoud met dicht zetten vvw.
De Amber is net als de grote warmtepompen.
Je stuurt aan/uit en er wordt warmte/koude gemaakt.
Fancy of dynamische regelingen zitten er niet op, wij maken de fancy stuff zelf.
Moet zeggen best leuk beroep.
Kleine studie HA kan geen kwaad als je fancy dingen wilt maken.
Solar Edge 9800WP O/W - Itho Amber 95 | Systeem integrator meet en regeltechniek & KNX | projecterings deskundige CCTV & Inbraaksignalering systemen | Meet- en regeltechniek in de klimaatbeheersing (MRK-A)
Die sensor zit goed ingepakt in de buitenunit. Zou je eens achter het i tje op het scherm willen kijken wat de waarde van de sensor is?Imadwarmtepomp schreef op woensdag 26 juni 2024 @ 23:01:
Weet iemand wat de foutcode F16 is. Ik krijg het met geen mogelijkheid weg
[ Voor 4% gewijzigd door Stoker op 27-06-2024 06:36 ]
Warmtepomponline.com & Fancoilonline.com Amber 65, F-gassen II
Hier precies hetzelfde! Gisteravond wilde ik het koelen eens proberen, en zag deze f16 foutmelding. Na het instellen en koeling aanzetten (de Amber heeft sinds eind april niet meer hoeven draaien) was de foutmelding weg.Imadwarmtepomp schreef op woensdag 26 juni 2024 @ 23:01:
Weet iemand wat de foutcode F16 is. Ik krijg het met geen mogelijkheid weg
Nu zie ik dat hij sinds vanochtend er weer is. Bij mij zijn de waardes al volgt:
:strip_exif()/f/image/pQFidbkJOiopOqEIyj6QUxyI.jpg?f=fotoalbum_large)
De -99.0°C voor Tuo is natuurlijk vreemd...
:strip_exif()/f/image/cmGreOc55MIa4ASSru059bK0.jpg?f=fotoalbum_large)
Tuo heeft nu een m.i. gezonde waarde, maar foutmelding blijft!
Aantal vragen;
Welke software + eeprom versie hebben jullie draaien?
Heb je de pomp al een keer spanningsloos gemaakt, zo ja, blijft de melding dan actief?
Warmtepomponline.com & Fancoilonline.com Amber 65, F-gassen II
De systeem inhoud mag toch klein zijn als de fancoil maar het minimum vermogen van de warmtepomp af kan geven? Dan wordt pendelen toch voorkomen. Als de Ta maar laag genoeg is en de fancoil blaast hard genoeg dan kan ik mij voorstellen dat de afgifte van de fcu voldoende is, maar dat weet ik niet zeker? En als de pomp toch gaat pendelen 10 dagen per jaar 10 u is dat dan heel erg? Een buffervat zou ik toch echt niet willen.bommer schreef op woensdag 26 juni 2024 @ 23:36:
[...]
Ik ben wel van plan een nakoeler in mijn wtw te zetten op de amber, is meer voor ontvochtigen en compensatie van temperatuur verlies.
Fancoils zijn net airco’s hoge airflow en grote bakken aan plafond, vooral de airflow vind ik niet fijn.
Denk er om dat je voldoende systeem inhoud overhoud met dicht zetten vvw.
De Amber is net als de grote warmtepompen.
Je stuurt aan/uit en er wordt warmte/koude gemaakt.
Fancy of dynamische regelingen zitten er niet op, wij maken de fancy stuff zelf.
Moet zeggen best leuk beroep.
Kleine studie HA kan geen kwaad als je fancy dingen wilt maken.
Als de fancoil het dauwpunt omlaag heeft gebracht kan misschien de vloer ook weer sneller open. Of maak ik hier een denkfout?
Misschien dat ik het fancy HA deel ook nog eens wil implementeren. Maar is het mogelijk het systeem nu al zo aan te leggen dat het zowel met HA als zonder HA te gebruiken is?
Over de mogelijke denkfout heb ik geen antwoord maar hierop wel. Dat is zeker mogelijk gebruik een stevige kogelkraan en je hele vloerverwarming of fancoil is dicht. later kan je via stelmotoren individuele groepen gaan sturen en blijft de kogelkraan open staan.gebruiker001 schreef op donderdag 27 juni 2024 @ 12:53:
[...]
Misschien dat ik het fancy HA deel ook nog eens wil implementeren. Maar is het mogelijk het systeem nu al zo aan te leggen dat het zowel met HA als zonder HA te gebruiken is?
PV 5.590 Wp Enphase, 2.700 Wp Growatt - Easee laadpaal - Itho Amber 95 WP
Met 16 graden door de vloer wordt de PVC vloer hier 21/22 graden. Nog geen condens problemen gehad tot op heden.
Koelen jullie 24/7?
Itho Amber 95 + WPV-H 240L
:strip_exif()/f/image/qMRIJ0mFeTAifb2BQ1J5k9ge.jpg?f=fotoalbum_large)
Instellingen zijn als volgt:
:fill(white):strip_exif()/f/image/IHglZNFLPkdaFU4LqBohSzcK.png?f=user_large)
Had de warmwater run al naar de ochtend gezet in planning, maar was de legionella vergeten. Die staat inmiddels ook voor de ochtend gepland.
Itho Daalderop Amber 95 WP (all-electric)
Systeeminhoud is niet alleen voor het pendelen, denk ook aan de defrosts.gebruiker001 schreef op donderdag 27 juni 2024 @ 12:53:
[...]
De systeem inhoud mag toch klein zijn als de fancoil maar het minimum vermogen van de warmtepomp af kan geven? Dan wordt pendelen toch voorkomen. Als de Ta maar laag genoeg is en de fancoil blaast hard genoeg dan kan ik mij voorstellen dat de afgifte van de fcu voldoende is, maar dat weet ik niet zeker? En als de pomp toch gaat pendelen 10 dagen per jaar 10 u is dat dan heel erg? Een buffervat zou ik toch echt niet willen.
Als de fancoil het dauwpunt omlaag heeft gebracht kan misschien de vloer ook weer sneller open. Of maak ik hier een denkfout?
Misschien dat ik het fancy HA deel ook nog eens wil implementeren. Maar is het mogelijk het systeem nu al zo aan te leggen dat het zowel met HA als zonder HA te gebruiken is?
Warmtepomponline.com & Fancoilonline.com Amber 65, F-gassen II
In de winter zal de vvw altijd open staan en is de systeem inhoud voldoende. In de zomer treden geen defrosts op toch?Stoker schreef op donderdag 27 juni 2024 @ 13:34:
[...]
Systeeminhoud is niet alleen voor het pendelen, denk ook aan de defrosts.
Defrosts alleen op de momenten dat de warmtepomp staat te verwarmen, dus herfst, winter, voorjaar. Voornamelijk de periodes ca. -5 tot 2*C.gebruiker001 schreef op donderdag 27 juni 2024 @ 12:53:
[...]
De systeem inhoud mag toch klein zijn als de fancoil maar het minimum vermogen van de warmtepomp af kan geven? Dan wordt pendelen toch voorkomen. Als de Ta maar laag genoeg is en de fancoil blaast hard genoeg dan kan ik mij voorstellen dat de afgifte van de fcu voldoende is, maar dat weet ik niet zeker? En als de pomp toch gaat pendelen 10 dagen per jaar 10 u is dat dan heel erg? Een buffervat zou ik toch echt niet willen.
Als de fancoil het dauwpunt omlaag heeft gebracht kan misschien de vloer ook weer sneller open. Of maak ik hier een denkfout?
Misschien dat ik het fancy HA deel ook nog eens wil implementeren. Maar is het mogelijk het systeem nu al zo aan te leggen dat het zowel met HA als zonder HA te gebruiken is?
Ik denk dat het verkleinen van het systeem dan geen problemen geeft, je zou het snel kunnen testen door de kranen op de vvw dicht te draaien?
[ Voor 14% gewijzigd door Stoker op 27-06-2024 15:07 ]
Warmtepomponline.com & Fancoilonline.com Amber 65, F-gassen II
Ziet er uit als los contact van de sensor of kapotte sensor.Smullie78 schreef op donderdag 27 juni 2024 @ 11:19:
[...]
Hier precies hetzelfde! Gisteravond wilde ik het koelen eens proberen, en zag deze f16 foutmelding. Na het instellen en koeling aanzetten (de Amber heeft sinds eind april niet meer hoeven draaien) was de foutmelding weg.
Nu zie ik dat hij sinds vanochtend er weer is. Bij mij zijn de waardes al volgt:
[Afbeelding]
De -99.0°C voor Tuo is natuurlijk vreemd...
[Afbeelding]
Tuo heeft nu een m.i. gezonde waarde, maar foutmelding blijft!
Solar Edge 9800WP O/W - Itho Amber 95 | Systeem integrator meet en regeltechniek & KNX | projecterings deskundige CCTV & Inbraaksignalering systemen | Meet- en regeltechniek in de klimaatbeheersing (MRK-A)
Op zich denk je goed, dat een lage luchtvochtigheid het dauwpunt laat zakken en dan kan de vloer weer open.gebruiker001 schreef op donderdag 27 juni 2024 @ 12:53:
[...]
De systeem inhoud mag toch klein zijn als de fancoil maar het minimum vermogen van de warmtepomp af kan geven? Dan wordt pendelen toch voorkomen. Als de Ta maar laag genoeg is en de fancoil blaast hard genoeg dan kan ik mij voorstellen dat de afgifte van de fcu voldoende is, maar dat weet ik niet zeker? En als de pomp toch gaat pendelen 10 dagen per jaar 10 u is dat dan heel erg? Een buffervat zou ik toch echt niet willen.
Als de fancoil het dauwpunt omlaag heeft gebracht kan misschien de vloer ook weer sneller open. Of maak ik hier een denkfout?
Misschien dat ik het fancy HA deel ook nog eens wil implementeren. Maar is het mogelijk het systeem nu al zo aan te leggen dat het zowel met HA als zonder HA te gebruiken is?
Ik denk dat je flow storingen krijgt en een korte lus.
Integreren gaat met Modbus 2 draadjes zijn genoeg of een ethernetkabel.
Alleen kan je nu niets sturen vanuit de Amber
Solar Edge 9800WP O/W - Itho Amber 95 | Systeem integrator meet en regeltechniek & KNX | projecterings deskundige CCTV & Inbraaksignalering systemen | Meet- en regeltechniek in de klimaatbeheersing (MRK-A)
Overigens belde een klant mij begin deze week. Fancoils deden het perfect, en dat met een watertemperatuur rond de 18-19gr. De Amber stond lange runs te maken op 30hz, binnen was het heerlijk, zelfs op zolder.
[ Voor 34% gewijzigd door Stoker op 27-06-2024 18:47 ]
Warmtepomponline.com & Fancoilonline.com Amber 65, F-gassen II
@bommer De flow zal toch heel goed zijn, dus waarom een flowstoring? Of ie z’n vermogen kwijt kan weet ik niet. Ik zou toch wel verwachten dat een fancoil 2 kW koelvermogen heeft.
Alternatief is om fancoil in serie te zetten met vvw. Dan bijvoorbeeld 17 graden door fancoil, maar ik ben bang dat ik dan een stuk minder koelvermogen uit de fancoil kan halen dus dit heeft niet m’n voorkeur.
Maar ik zou nog wat meer zekerheid willen hebben over de amber die alleen met een lus een enkele fancoil laat koelen. Als het ergste is dat ie een beetje gaat pendelen dan lijkt mij dat geen ramp. Als ie telkens in storing schiet dan wordt de fancoil onbruikbaar om condenserend te koelen en dat zou ik wel erg jammer vinden.
Hier nog aan het spelen met de instellingen om tot een lange run te komen.Stoker schreef op donderdag 27 juni 2024 @ 18:45:
Hangt af van de leidingdiameter en het aantal fancoils in de lus. Maar stel dat je er 3 of 4 tussen hebt zitten, dan heb je al >20m aan leidingen gevuld (dat is dus aanvoer en retour).
Overigens belde een klant mij begin deze week. Fancoils deden het perfect, en dat met een watertemperatuur rond de 18-19gr. De Amber stond lange runs te maken op 30hz, binnen was het heerlijk, zelfs op zolder.
Heb daarvoor de koellijn uitgezet en nu de setpoint op 19C gezet.
4 jaga's + 95m2 VVW
Met moduleren op 1c en uitschakelen op 2c kreeg ik relatief korte runs van 30min tot 1,15u
Laatste aanpassing nu: moduleren op 1c Uitschakelen op 3c, run nu van 1645 tot 1855u, hij gaat net uit.
Warmtepomponline.com & Fancoilonline.com Amber 65, F-gassen II
Heb nu dus ook de koellijn uitgezet net als de tr correctie. Misschien doet het stoppen met een waarde 3 weer iets.
Edit: heb hem nu gezet naar 3-1-1 en de koellijn op 19 ipv 18. Ben benieuwd.
[ Voor 14% gewijzigd door Impossibl3 op 27-06-2024 19:40 ]
PV 5.590 Wp Enphase, 2.700 Wp Growatt - Easee laadpaal - Itho Amber 95 WP
Net gekeken, en de storing is weg. Zal het in de gaten houden!bommer schreef op donderdag 27 juni 2024 @ 17:15:
[...]
Ziet er uit als los contact van de sensor of kapotte sensor.
@Stoker Ik draai nog op de originele (V2.26) software. Had nog niet de behoefte/noodzaak om hem te updaten (ook iets met geblokte usb-aansluitingen op de laptop van het werk, de grote hoeveelheid usb-sticks die hier slingeren, ...), maar misschien is dat wel verstandig nu.Stoker schreef op donderdag 27 juni 2024 @ 11:30:
Vreemde storing. @Smullie78 & @Imadwarmtepomp ,
Aantal vragen;
Welke software + eeprom versie hebben jullie draaien?
Heb je de pomp al een keer spanningsloos gemaakt, zo ja, blijft de melding dan actief?
Ik heb hem van de week een keer spanningsloos gehad, maar weet niet of de F16 melding er toen al in stond.
Hier bij Vaillant staat een doorstroming van ca. 450 liter/u voor een model dat voor een model dat koelt met 3,5 kW. Zou dat voldoende zijn om pendelen van amber 6,5 te voorkomen?Stoker schreef op donderdag 27 juni 2024 @ 19:09:
De leiding is niet het probleem, die is prima. Welke doorlaat heeft de fancoil?
[ Voor 33% gewijzigd door gebruiker001 op 27-06-2024 23:38 ]
Meen dat de minimale doorstroming voor de Amber op 1200l/uur staat.gebruiker001 schreef op donderdag 27 juni 2024 @ 23:37:
[...]
Hier bij Vaillant staat een doorstroming van ca. 450 liter/u voor een model dat voor een model dat koelt met 3,5 kW. Zou dat voldoende zijn om pendelen van amber 6,5 te voorkomen?[Afbeelding]
Solar Edge 9800WP O/W - Itho Amber 95 | Systeem integrator meet en regeltechniek & KNX | projecterings deskundige CCTV & Inbraaksignalering systemen | Meet- en regeltechniek in de klimaatbeheersing (MRK-A)
Voordat hij kan gaan pendelen krijg je een flowstoring. Dus nee, gaat helaas niet werken.gebruiker001 schreef op donderdag 27 juni 2024 @ 23:37:
[...]
Hier bij Vaillant staat een doorstroming van ca. 450 liter/u voor een model dat voor een model dat koelt met 3,5 kW. Zou dat voldoende zijn om pendelen van amber 6,5 te voorkomen?[Afbeelding]
De Amber doet inderdaad 1200l+ per uur.
Warmtepomponline.com & Fancoilonline.com Amber 65, F-gassen II
Ik zou zeker de software opnieuw installeren. Wel even foto’s maken van je instellingen, die zijn straks ook weer gereset.Smullie78 schreef op donderdag 27 juni 2024 @ 23:13:
[...]
@Stoker Ik draai nog op de originele (V2.26) software. Had nog niet de behoefte/noodzaak om hem te updaten (ook iets met geblokte usb-aansluitingen op de laptop van het werk, de grote hoeveelheid usb-sticks die hier slingeren, ...), maar misschien is dat wel verstandig nu.
Ik heb hem van de week een keer spanningsloos gehad, maar weet niet of de F16 melding er toen al in stond.
Warmtepomponline.com & Fancoilonline.com Amber 65, F-gassen II
Maar zoals eerder gezegd. Draai je vvw dicht en zet de wp aan. hij zal er niet vanaf klappen, dus geen nattigheid. Zeer wss krijg je een flowstoring en wordt de boel stilgelegd.
Warmtepomponline.com & Fancoilonline.com Amber 65, F-gassen II
Ik had op minimale stand en dat is geen 750 maar gemeten 900l/uur over een buffer van 200Lgebruiker001 schreef op vrijdag 28 juni 2024 @ 08:36:
@Stoker en @bommer Ik zie een minimale flow van 750 liter/u. Daar moet de Amber toch ook op kunnen draaien tijdens koelen? Dan moet ik dus op zoek naar een fancoil waar deze flow doorheen kan.
[Afbeelding]
Flow storingen.
Op stand mid, bij mij goed voor 1600l/ uur
Gaat het prima over een groot buffer
Solar Edge 9800WP O/W - Itho Amber 95 | Systeem integrator meet en regeltechniek & KNX | projecterings deskundige CCTV & Inbraaksignalering systemen | Meet- en regeltechniek in de klimaatbeheersing (MRK-A)
Kijk daarvoor in TS
Solar Edge 9800WP O/W - Itho Amber 95 | Systeem integrator meet en regeltechniek & KNX | projecterings deskundige CCTV & Inbraaksignalering systemen | Meet- en regeltechniek in de klimaatbeheersing (MRK-A)
Begrijp ik het goed dat je zegt dat de Amber bij 900l/u al een flowstoring geeft en dat er dus echt minimaal 1200l/u doorheen moet? Kan een flowstoring niet te maken hebben met een te hoge weerstand? Dat de pomp de druk te ver moet opvoeren om er toch nog 900l/u doorheen te drukken, maar dat de pomp de opvoerdruk onacceptabel vind en dat dit dan ook onder flowstoring valt? Ik bedenk dit zelf??bommer schreef op vrijdag 28 juni 2024 @ 09:48:
[...]
Ik had op minimale stand en dat is geen 750 maar gemeten 900l/uur over een buffer van 200L
Flow storingen.
Op stand mid, bij mij goed voor 1600l/ uur
Gaat het prima over een groot buffer
Hier iemand die met een enkele fancoil draait op een Pana J 5 kW met 480 l/u zonder problemen.
Heronimo in "[Fancoils] Toetsing ontwerp"
Zou de Amber dan toch ook niet met een flow van bijvoorbeeld 700 l/u uit de voeten kunnen tijdens koelen als die op minimaal vermogen draait? Ik kan mij niet goed voorstellen dat de Amber met deze flow problemen geeft. In een gasketel systeem met kleine diameters krijg je echt geen 1000 l/u door de leidingen. De Amber kan toch ook als hybride?
Ik kan het mis hebben, maar zou je nog eens willen nadenken over de minimale flow. Dit bepaald voor mij of het zinvol is om een fancoil op te hangen.
Ik heb een Amber 65 op 4 groepjes draaien (4x16mm)
Zet ik m op laag, dan krijg ik een storing. Gemiddeld en hoog zonder problemen.
Zet ik 1 vd 4 groepen dicht, dan gaat het goed, moeten ze wel 100% open staan. Ga ik die overige 3 ook maar iets knijpen, dan krijg ik een flow storing.
[ Voor 5% gewijzigd door Stoker op 28-06-2024 16:30 ]
Warmtepomponline.com & Fancoilonline.com Amber 65, F-gassen II
Dus je amber kan draaien op 3x16mm? Een 16 mm kan toch ongeveer 140l/u doorlaten dus dan kom je op 420 l/u zeg max 650 l/u.Stoker schreef op vrijdag 28 juni 2024 @ 16:07:
Gaat niet werken; Als je je Amber door de muur haalt en direct op een grote vvw kan zetten, bijvoorbeed. Dan kan je op laag werken en kom je aan je minimale flow. Anders niet.
Ik heb een Amber 65 op 4 groepjes draaien (4x16mm)
Zet ik m op laag, dan krijg ik een storing
Zet ik 1 vd 4 groepen dicht, dan gaat het goed, moeten ze wel 100% open staan. Ga ik die overige 3 ook maar iets knijpen, dan krijg ik een flow storing.
Dat is een stuk minder dan de 900 l/u waarbij @bommer meldt een flowstoring te hebben:
bommer in "Itho Daalderop Amber"
Mag ik dan toch voorzichtig concluderen dat een enkele fancoil die 700 l/u doorlaat niet leidt tot een flowstoring van een Amber 65 tijdens koelen of snap ik het nog niet?
..Dus ik zou het gewoon proberen.
[ Voor 48% gewijzigd door Stoker op 28-06-2024 18:46 ]
Warmtepomponline.com & Fancoilonline.com Amber 65, F-gassen II
Ik leer van jullie heel veel, want ik wist niet eens wat een flowstoring was en dat er een minimale flow bestond.Stoker schreef op vrijdag 28 juni 2024 @ 18:36:
Ja volgens mij maakt het je niks uit wat wij zeggen in de afgelopen ~10 Posts.
..Dus ik zou het gewoon proberen.
Maar ik lees ook veel strijdigheden dus ik probeer het helder te krijgen. Documentatie amber zegt minimaal 750 l/u. Hier in het forum wordt dan 1200 l/u als minimum genoemd. Dan zijn er anderen die een warmtepomp met 420 liter per uur kunnen draaien op een enkele fancoil. En je je noemt dat je amber op 3 leidingen van 16 mm kan draaien. Daarbij zal de flow toch ook een stuk lager liggen dan 1200 l/u?
Aan de andere kant lees ik ook berichten dat je 2000 l/u door een fancoil kan krijgen maar ik ben er niet zeker van of dat klopt.
Ik neig ernaar om het toch te gaan proberen tenzij jullie met zekerheid zeggen dat het kansloos is? En wat is het ergste dat kan gebeuren? Kan ik een flowstoring makkelijk zelf oplossen door de vvw weer open te zetten of blijft ie hangen in de storing?
Mijn Amber 95 hangt tegen de gevel 2,5 meter hoger dan mijn parallele buffer van 200Lgebruiker001 schreef op vrijdag 28 juni 2024 @ 15:41:
[...]
Begrijp ik het goed dat je zegt dat de Amber bij 900l/u al een flowstoring geeft en dat er dus echt minimaal 1200l/u doorheen moet? Kan een flowstoring niet te maken hebben met een te hoge weerstand? Dat de pomp de druk te ver moet opvoeren om er toch nog 900l/u doorheen te drukken, maar dat de pomp de opvoerdruk onacceptabel vind en dat dit dan ook onder flowstoring valt? Ik bedenk dit zelf??
Dit alles met 28mm leidingwerk, Amber kan vrij draaien over buffer. indien er niet voldoende afname is.
Flow storing zal niet het geval zijn van opvoerdruk problemen, als dat al zo zou zijn.
heeft de Amber daar bij mij geen last van.
De Amber kan zeker als hybride, Het technische hulp document zegt ook een open buffervat toe te passen als het afgifte systeem de flow niet aan kan.Hier iemand die met een enkele fancoil draait op een Pana J 5 kW met 480 l/u zonder problemen.
Heronimo in "[Fancoils] Toetsing ontwerp"
Zou de Amber dan toch ook niet met een flow van bijvoorbeeld 700 l/u uit de voeten kunnen tijdens koelen als die op minimaal vermogen draait? Ik kan mij niet goed voorstellen dat de Amber met deze flow problemen geeft. In een gasketel systeem met kleine diameters krijg je echt geen 1000 l/u door de leidingen. De Amber kan toch ook als hybride?
Nu zat ik te denken, misschien is het een mogeloijkheid de fancoil op de 2e zone aan te sluiten.
je zult dan wel meng circuits moeten maken en ook een buffer plaatsen.
Hier door kan je wel een lagere (of hogere in verwarmen) door de fancoil laten lopen.
Solar Edge 9800WP O/W - Itho Amber 95 | Systeem integrator meet en regeltechniek & KNX | projecterings deskundige CCTV & Inbraaksignalering systemen | Meet- en regeltechniek in de klimaatbeheersing (MRK-A)
Begrijp ik je goed dat je met een gemeten flow had van 900l/u en dat dit nog steeds te weinig flow was voor de amber. Kan ik hieruit concluderen dat iedere amber vrijwel zeker altijd een flowstoring geeft bij 900l/u?bommer schreef op vrijdag 28 juni 2024 @ 09:48:
[...]
Ik had op minimale stand en dat is geen 750 maar gemeten 900l/uur over een buffer van 200L
Flow storingen.
Met de pomp op stand low, dat is in mijn installatie ongeveer 900L/uur. Had ik inderdaad flow storinggebruiker001 schreef op vrijdag 28 juni 2024 @ 21:46:
[...]
Begrijp ik je goed dat je met een gemeten flow had van 900l/u en dat dit nog steeds te weinig flow was voor de amber. Kan ik hieruit concluderen dat iedere amber vrijwel zeker altijd een flowstoring geeft bij 900l/u?
Op stand mid doet de Amber in mijn installatie 1600l/uur
Gemeten met een kamstrup warmte meter.
Itho heeft minimale eisen voor de afgifte installatie in het hulp document staan, zie ook in TS
900L voldoet niet aan de gesteld eisen en dus kans op storingen.
MIjn DHW loop is een kortere loop en daar is de flow 1200L/uur en in mij CV loop 1600L/uur.
De gemeten pomp stand in mid is in beide gevallen 80% ,een kleine loop geeft dus een lagere flow.
Solar Edge 9800WP O/W - Itho Amber 95 | Systeem integrator meet en regeltechniek & KNX | projecterings deskundige CCTV & Inbraaksignalering systemen | Meet- en regeltechniek in de klimaatbeheersing (MRK-A)
De amber heeft geen flowmeting toch?Stoker schreef op vrijdag 28 juni 2024 @ 18:36:
Ja volgens mij maakt het je niks uit wat wij zeggen in de afgelopen ~10 Posts.
..Dus ik zou het gewoon proberen.
Wordt de flow bewaakt met een stromingsschskelaar?
Het is belangrijk om ruim te zitten met je flow om storingen maar ook pendelen te voorkomen.
Gebruiker 001. Je kunt 1 fancoil aansluiten en extra flow creëren door gewoon ergens een kortsluiting te creëren (buisje tussen aan en afvoer die je kunt afsluiten)
Maar probleem is de afgifte van koeling (opname van warmte) die te laag is bij 1 fancoil zodat koelen een pendelfest wordt.
Eigenlijk werkt koelen alleen goed met grote buffer. Ofwel een flinke vloerverdeler ofwel een buffervat (parallel)
Steek je geld liever in een airco.
Nog geen flowmeter. Verwachting dat deze eind het jaar gaat komen. Nu zit er idd een flowsensor in.Technician- schreef op vrijdag 28 juni 2024 @ 22:58:
[...]
De amber heeft geen flowmeting toch?
Wordt de flow bewaakt met een stromingsschskelaar?
Het is belangrijk om ruim te zitten met je flow om storingen maar ook pendelen te voorkomen.
Gebruiker 001. Je kunt 1 fancoil aansluiten en extra flow creëren door gewoon ergens een kortsluiting te creëren (buisje tussen aan en afvoer die je kunt afsluiten)
Maar probleem is de afgifte van koeling (opname van warmte) die te laag is bij 1 fancoil zodat koelen een pendelfest wordt.
Eigenlijk werkt koelen alleen goed met grote buffer. Ofwel een flinke vloerverdeler ofwel een buffervat (parallel)
Steek je geld liever in een airco.
Warmtepomponline.com & Fancoilonline.com Amber 65, F-gassen II
Sensor als in een vaanschakelaar of een ultrasoon principe?Stoker schreef op vrijdag 28 juni 2024 @ 23:00:
[...]
Nog geen flowmeter. Verwachting dat deze eind het jaar gaat komen. Nu zit er idd een flowsensor in.
Iig beiden zijn niet erg nauwkeurig dus heeft Itho die ruim onder de grenswaarbij de wisselaar kan invriezen afgesteld, neem ik aan.
Niet klooien met lage flows, dan krijg je gedoe.
Daarom hamert Itho ook zo op die enorme diameters 1.1/4” en dergelijke denk ik.
[ Voor 32% gewijzigd door Technician- op 28-06-2024 23:08 ]
Die kortsluiting vind ik wel interessant, zeker als ik die handmatig kan knijpen of volledig dichtdraaien dan is hiermee de flow gegarandeerd. Waarom denk je dat pendelen een probleem wordt? Als de fancoil 7 graden water ontvangt kan die volgens de specs wel 3,5 kW vermogen koelen. Dat moet toch voldoende zijn om een modulerende amber 6,5 kWh draaiende te houden? Waarom dan de noodzaak voor een buffer? @bommer en @Stoker wat denken jullie van deze oplossing met kortsluiting.Technician- schreef op vrijdag 28 juni 2024 @ 22:58:
[...]
Gebruiker 001. Je kunt 1 fancoil aansluiten en extra flow creëren door gewoon ergens een kortsluiting te creëren (buisje tussen aan en afvoer die je kunt afsluiten)
Maar probleem is de afgifte van koeling (opname van warmte) die te laag is bij 1 fancoil zodat koelen een pendelfest wordt.
Eigenlijk werkt koelen alleen goed met grote buffer. Ofwel een flinke vloerverdeler ofwel een buffervat (parallel)
Steek je geld liever in een airco.
Airco bijhangen is weer opnieuw elektra, leidingwerk, en een lelijke unit aan de gevel.
Maar wb je vraag. De fancoil zal snel terug moduleren en ook weleens zeg 650W verdoen
Door de bypass is dat water zo weer terug bij de Amber.gebruiker001 schreef op zaterdag 29 juni 2024 @ 08:00:
[...]
Die kortsluiting vind ik wel interessant, zeker als ik die handmatig kan knijpen of volledig dichtdraaien dan is hiermee de flow gegarandeerd. Waarom denk je dat pendelen een probleem wordt? Als de fancoil 7 graden water ontvangt kan die volgens de specs wel 3,5 kW vermogen koelen. Dat moet toch voldoende zijn om een modulerende amber 6,5 kWh draaiende te houden? Waarom dan de noodzaak voor een buffer? @bommer en @Stoker wat denken jullie van deze oplossing met kortsluiting.
Airco bijhangen is weer opnieuw elektra, leidingwerk, en een lelijke unit aan de gevel.
Een buffer creëert inhoud en parallel geplaatst is het hydraulisch vrij. dan maakt het niet uit wat er achter zit.
Solar Edge 9800WP O/W - Itho Amber 95 | Systeem integrator meet en regeltechniek & KNX | projecterings deskundige CCTV & Inbraaksignalering systemen | Meet- en regeltechniek in de klimaatbeheersing (MRK-A)
Klopt. Eind van het jaar worden de nieuwe Ambers voorzien van een flowsensor om daadwerkelijk de flow te kunnen zien op de unit zelf. Mooi… maar verwacht dat het minder nauwkeurig is dat de componenten die in @bommer zijn installatie zitten.Technician- schreef op vrijdag 28 juni 2024 @ 23:05:
[...]
Sensor als in een vaanschakelaar of een ultrasoon principe?
Iig beiden zijn niet erg nauwkeurig dus heeft Itho die ruim onder de grenswaarbij de wisselaar kan invriezen afgesteld, neem ik aan.
Niet klooien met lage flows, dan krijg je gedoe.
Daarom hamert Itho ook zo op die enorme diameters 1.1/4” en dergelijke denk ik.
![]() | ![]() |
Warmtepomponline.com & Fancoilonline.com Amber 65, F-gassen II
/f/image/2Bkw91k8MAWMOVc9KqFI0i2G.png?f=fotoalbum_tile)
/f/image/pHFm9g8R6gxtgS1CAiaVf91T.png?f=fotoalbum_tile)
:strip_exif()/f/image/RG6IDjx8abSnfCmiicrlLHN4.jpg?f=fotoalbum_tile)
:strip_exif()/f/image/oLWk02H3cLqq6yptmrakGyAQ.jpg?f=fotoalbum_tile)