@
markietjuh Dank,
Bekend met dat de sensor op ongeveer 1/3 of 1/2 van het vat zit.
Alleen het gedrag van de Amber gaat hier natuurlijk wel op reageren.
@
markietjuh : of inderdaad de minimale temperatuur herstart uit zetten (had er eerst overheen gelezen) of mogelijk nog meer verlagen tot het ideale.
Dank voor de tip voor de watermeter!
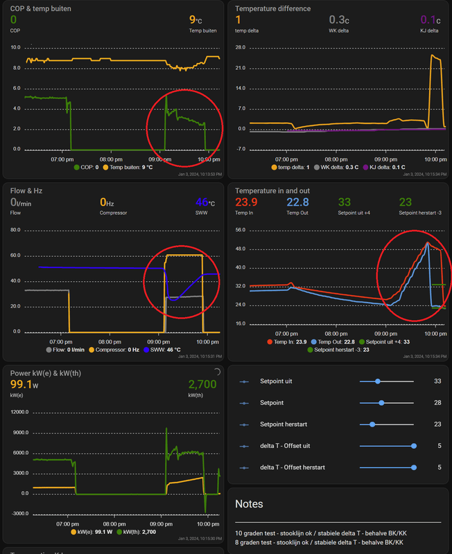
Met dank aan de vrouw, ging ze net douchen en kon net de settings van Bommer overnemen

Opvallend is dat na 15 min (flow begrenzer 10 l/min) het vat 270 liter van 50,5 naar 25,5 springt.
Daarmee gaat de Amber aan op de minimale setting van 45 graden (programma = 12:00 t/m 18:00) en verwarmt tot 46 (+1) graden bij, iets meer overshoot qua herstart is misschien ook handig met enkele graden verlies over de nacht -> niet dat die nogmaals aanspringt op minimaal. Of mis ik iets? I.i.g. tweaken totdat de douche een keer koud wordt

Los van hoeveel warmwater er nog in zit, is ten twee het gedrag van bijverwarmen SWW
De COP is zakt van 3,5 naar 2,5 in die SWW run
Eco modus lijkt dus op 61 Hz te zijn.
Van mij mag dit veel meer eco modus zijn, vind het nog best fors qua COP met name de 2,5 / 2 kW verbruik
@
Carboy54 : Ok m.b.t. verhogen van de sensor in het SWW vat, kwestie van legen en op de kop zetten.
Als je mijn statistieken bekijkt, lijkt dit wel een must of hoe zie jij dat? En hoe hoog zou de sensorhoogte idealiter moeten zijn? of beter het alternatief van markietjuh
[
Voor 17% gewijzigd door
Karmusch op 03-01-2024 22:38
]