Welke thermostaat heb je en draait je ketel soms? Is de ketel parallel of in serie aangesloten met de warmtepomp?rayve schreef op zondag 26 januari 2025 @ 18:34:
Hallo allemaal,
Sinds 18 november ben ik in het bezit van een Amber 95 warmtepomp, maar de installatie en afstelling verlopen helaas niet zo soepel als gehoopt. Ik ben druk in overleg met de installateur om te achterhalen waar het probleem precies zit. Door veel te lezen op dit forum heb ik al wat inzichten opgedaan. Daarnaast heb ik een Modbus aangesloten om de prestaties te monitoren. Hoewel ik geen warmtepompdeskundige ben, probeer ik het snel te leren.
Het belangrijkste probleem dat ik momenteel zie, is dat de warmtepomp vrijwel continu op maximaal vermogen draait. Dit resulteert in een extreem hoog verbruik: ter indicatie, 1,2 MWh in december en 1,5 MWh in januari, alleen voor de warmtepomp. Dat lijkt me behoorlijk buiten proportie.
Ons huis heeft wel enkele afwijkende kenmerken: veel glasoppervlak, open ruimten, maar het is goed geïsoleerd en grotendeels voorzien van vloerverwarming en lage-temperatuurradiatoren.
Enkele details over de installatie:
De vloerverwarming is recent gespoeld (maar niet diep gereinigd) en er is een volledig nieuwe verdeler geplaatst met negen groepen.
De installatie heeft voldoende watercapaciteit.
Het systeem is zonder open verdeler geïnstalleerd in een hybride opstelling, samen met een Intergas Xtreme 36, volgens schema 3 van Itho.
Ik probeer te begrijpen wat er mogelijk niet goed zit en waar ik naar zou moeten kijken. Heeft iemand ideeën of suggesties?
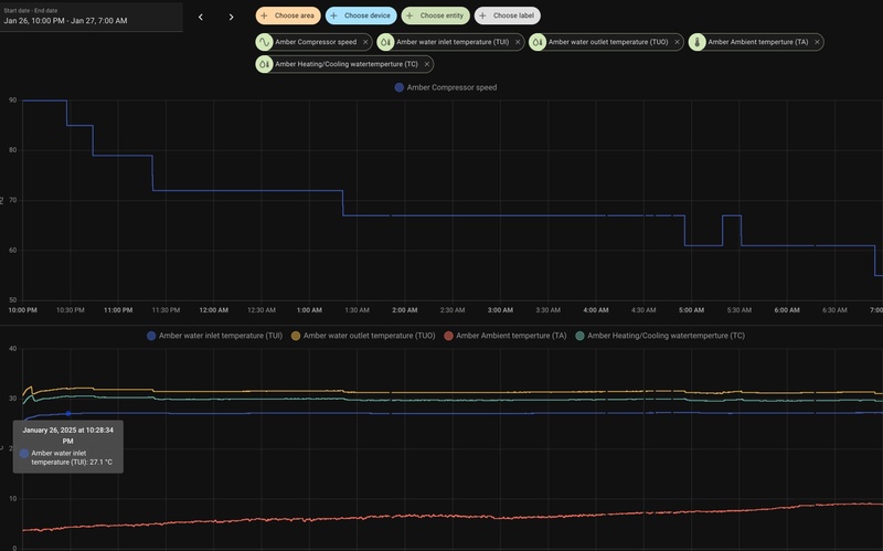
Ik heb in Home Assistant wat grafieken samengevoegd om het verloop van de prestaties te visualiseren (zie hieronder).
Alvast bedankt voor jullie hulp!
[Afbeelding]
Het blijft in dit soort situaties magisch waar die 1200-1500kWh aan elektrische energie, dus 2500-7500kWh aan warmte gebleven is...
Omebas schreef op zondag 26 januari 2025 @ 21:11:
[...]
Is de ketel parallel of in serie aangesloten met de warmtepomp?
rayve schreef op zondag 26 januari 2025 @ 18:34:
Het systeem is zonder open verdeler geïnstalleerd in een hybride opstelling, samen met een Intergas Xtreme 36, volgens schema 3 van Itho.
[ Voor 36% gewijzigd door tonwes99 op 26-01-2025 21:31 ]
Idd, inpakken, isoleren en zorgen dat hij goed contact maakt.
Wat me verder opvalt is dat je een extra pomp in serie met de warmtepomp hebt staan, vanwege de gasketel denk ik. Ik kan de leidingen niet volgen, maar zie wel dat die pomp in de laagste stand staat, wat mede de lage retourtemp kan verklaren (trage flow heeft langer om af te koelen).
Mijn best guess zou zijn om die eens op maximaal (3 streepjes) te zetten. Verschil tussen aanvoer en retour zou kleiner moeten worden dan.
Samen met een betere Tc registratie door isolatie kan dat al best een verschil maken.
De thermostaat die ik heb is een Honeywell Chronotherm touch on/off. Deze is met de installatie van de warmtepomp door de installateur mee geleverd en geinstalleerd. Ik heb zelf wel de settings al aangepast nav de documentatie van Itho. Dus de werking al op traag gezet en het aantal cycli op 3.Dit was het minmum wat mogelijk was. Itho adviseerde 2.Omebas schreef op zondag 26 januari 2025 @ 21:11:
[...]
Welke thermostaat heb je en draait je ketel soms? Is de ketel parallel of in serie aangesloten met de warmtepomp?
Ik denk da de pomp parallel geschakeld staat maar dat weet ik niet zeker. Hoe zou ik dit kunnen checken?
Parallel inderdaad. Zie ook keerkleppen onder de ketel dus dat zit wel goed. Je draait alleen op de warmtepomp en kiest een omschakelpunt waarbij de ketel alleen draait.rayve schreef op zondag 26 januari 2025 @ 21:34:
[...]
De thermostaat die ik heb is een Honeywell Chronotherm touch on/off. Deze is met de installatie van de warmtepomp door de installateur mee geleverd en geinstalleerd. Ik heb zelf wel de settings al aangepast nav de documentatie van Itho. Dus de werking al op traag gezet en het aantal cycli op 3.Dit was het minmum wat mogelijk was. Itho adviseerde 2.
Ik denk da de pomp parallel geschakeld staat maar dat weet ik niet zeker. Hoe zou ik dit kunnen checken?
Je zou even zonder thermostaat kunnen draaien. Ik denk dat deze teveel schakelingen heeft. Weet zo even de setting niet. Maar die moet van extern aan uit sturing naar buitentemperatuur.
Ik ga die sensor zo snel mogelijk isoleren. Ik heb wel getest met verschillende standen van de pomp. Maar ik had eigenlijk het gevoel dat dit de retour eigenlijk allen maar omlaag bracht. Maar ik zal het zeker nog een poging geven.Get!em schreef op zondag 26 januari 2025 @ 21:34:
[...]
Idd, inpakken, isoleren en zorgen dat hij goed contact maakt.
Wat me verder opvalt is dat je een extra pomp in serie met de warmtepomp hebt staan, vanwege de gasketel denk ik. Ik kan de leidingen niet volgen, maar zie wel dat die pomp in de laagste stand staat, wat mede de lage retourtemp kan verklaren (trage flow heeft langer om af te koelen).
Mijn best guess zou zijn om die eens op maximaal (3 streepjes) te zetten. Verschil tussen aanvoer en retour zou kleiner moeten worden dan.
Samen met een betere Tc registratie door isolatie kan dat al best een verschil maken.
Ik heb nog even een nieuwe foto van de verdeler gemaakt en de pomp nu hoger gezet
:strip_exif()/f/image/RSSO2KRnqMlrLf6DoQfDi4bP.jpg?f=fotoalbum_large)
Wat betreft de flow in de vloer Hier wordt ook nog naar gekeken. Aanstaande dinsdag gaat de installateur de verdeler nog waterzijdig inregelen. Ik heb deze al geprobeerd te optimaliseren met een ir camera maar ik laat dit toch graag nakijken door een professional
Volg de leidingen en vergelijk hoe het zit met het leiding schema. Kun je de pomp intekenen op het leidingschema zoals hierboven gedeeld?rayve schreef op zondag 26 januari 2025 @ 21:34:
[...]
De thermostaat die ik heb is een Honeywell Chronotherm touch on/off. Deze is met de installatie van de warmtepomp door de installateur mee geleverd en geinstalleerd. Ik heb zelf wel de settings al aangepast nav de documentatie van Itho. Dus de werking al op traag gezet en het aantal cycli op 3.Dit was het minmum wat mogelijk was. Itho adviseerde 2.
Ik denk da de pomp parallel geschakeld staat maar dat weet ik niet zeker. Hoe zou ik dit kunnen checken?
Ik zal dit even proberren ik heb de setting M9.06 nu even op buiten temperatuur gezet. De installateur zou dindsdag ook nog een andere thermostaat meenemen die remote kan meten. Ik ga de installateur ook vragen om de de TA sensor te verplaatsen. Ik heb gezien dan die met de zon aardig hoger gaat meten dan de werkelijke buiten temperatuur. hij zit nu op de buitenunit vol op het westen.Omebas schreef op zondag 26 januari 2025 @ 21:48:
[...]
Parallel inderdaad. Zie ook keerkleppen onder de ketel dus dat zit wel goed. Je draait alleen op de warmtepomp en kiest een omschakelpunt waarbij de ketel alleen draait.
Je zou even zonder thermostaat kunnen draaien. Ik denk dat deze teveel schakelingen heeft. Weet zo even de setting niet. Maar die moet van extern aan uit sturing naar buitentemperatuur.
Gewoon alles lekker open zetten. 2e pomp is voor de Amber niet nodig. Zal voor de ketel zijn.rayve schreef op zondag 26 januari 2025 @ 21:49:
[...]
Wat betreft de flow in de vloer Hier wordt ook nog naar gekeken. Aanstaande dinsdag gaat de installateur de verdeler nog waterzijdig inregelen. Ik heb deze al geprobeerd te optimaliseren met een ir camera maar ik laat dit toch graag nakijken door een professional
volgens mij zit het dan zohondacb50 schreef op zondag 26 januari 2025 @ 21:49:
[...]
Volg de leidingen en vergelijk hoe het zit met het leiding schema. Kun je de pomp intekenen op het leidingschema zoals hierboven gedeeld?
Zit er dan ook nog een mengkraan? Die zie ik nergens terug. Zit hij niet in serie?
Pomp zit in serie en die bypass is er niet volgens mij.hondacb50 schreef op zondag 26 januari 2025 @ 22:17:
[...]
Zit er dan ook nog een mengkraan? Die zie ik nergens terug. Zit hij niet in serie?
Nee er zit geen mengkraan. die was volgens installateur neit meer nodig vanwege lage temperatuur afgifte. CV staat ook ingesteld op max 50 graden afgiftehondacb50 schreef op zondag 26 januari 2025 @ 22:17:
[...]
Zit er dan ook nog een mengkraan? Die zie ik nergens terug. Zit hij niet in serie?
Kopt. Met de oude verdeler zat er een mengkraan en was er in eerste instantie een bypass geplaatst. Die is er met de nieuwe verdeler weer uitgehaaldOmebas schreef op zondag 26 januari 2025 @ 22:21:
[...]
Pomp zit in serie en die bypass is er niet volgens mij.
Die combi is vreemd... Geen mengkraan maar wel een pomp. Maar mijn vraag blijft wel, waar is die 1200-1500kWh gebleven? Als je het verbruikt aan elektra, dan moet het ergens naar toe. In het slechtste geval doe je dit met een beroerde effcy van COP=1, maar die COP bereik je alleen als je WP vol op BUH gaat en/of je een Tc van 50-60 graden probeert te stoken...rayve schreef op zondag 26 januari 2025 @ 22:26:
[...]
Kopt. Met de oude verdeler zat er een mengkraan en was er in eerste instantie een bypass geplaatst. Die is er met de nieuwe verdeler weer uitgehaald
dat is ook precies miin gevoel. Ik had verwacht bananen te kunnen telen met dat verbruik maar het zijn meer ijspegels...tonwes99 schreef op zondag 26 januari 2025 @ 22:36:
[...]
Die combi is vreemd... Geen mengkraan maar wel een pomp. Maar mijn vraag blijft wel, waar is die 1200-1500kWh gebleven? Als je het verbruikt aan elektra, dan moet het ergens naar toe. In het slechtste geval doe je dit met een beroerde effcy van COP=1, maar die COP bereik je alleen als je WP vol op BUH gaat en/of je een Tc van 50-60 graden probeert te stoken...
@rayve
Hoe warm wil je het eigenlijk hebben dat de Amber zo hard moet werken ? ,-)
En draait de cirkulatie pomp van de Amber op vol vermogen?
Met zo,n installatie heb je wel wat flow nodig
Hoe warm wil je het eigenlijk hebben dat de Amber zo hard moet werken ? ,-)
En draait de cirkulatie pomp van de Amber op vol vermogen?
Met zo,n installatie heb je wel wat flow nodig
Amber 95 sinds 10 / 2023 en 9 x 365 Wp glas / glas solarwatt
Grafiek laat enorm veel defrosts zien, verergerd door continue 90Hz. Een detailgrafiek van een 3 uur periode zou helpen, maar ik vermoed dat de Amber deels zijn eigen vermogen weer nodig heeft in die defrosts en die warmte komt dus uit de vloer (en niet uit de afwezige buffer en deels uit schakelvatje). Als setpoint steeds niet gehaald wordt, komt hele systeem dus niet op temperatuur.tonwes99 schreef op zondag 26 januari 2025 @ 22:36:
[...]
Die combi is vreemd... Geen mengkraan maar wel een pomp. Maar mijn vraag blijft wel, waar is die 1200-1500kWh gebleven? Als je het verbruikt aan elektra, dan moet het ergens naar toe. In het slechtste geval doe je dit met een beroerde effcy van COP=1, maar die COP bereik je alleen als je WP vol op BUH gaat en/of je een Tc van 50-60 graden probeert te stoken...
@rayve Misschien overheen gelezen, maar wat voor huis / grootte, welk jaar, welke isolatie. Dan even wat uitgebreider over je afgifte. Voor vloerverwarming wat is je hart-op-hart afstand. Wat voor gas verbruik had je voor de warmtepomp? Warmteverliesberekening gedaan?
Heb je ook een plaatje van een 24u met Tui/tuo en Tc?
Je installateur heeft het over een laag temperatuur afgifte maar ik dacht te lezen dat je het ook over radiatoren had?
De TA verplaatsen had voor mij wel zin, op 90hz zag ik de ambient temp met 3 graden zakken en wanneer uit met 3 graden stijgen. Maar een TA sensor
verklaart niet zomaar een verbruik van een MWh. Laat je installateur naar andere zaken kijken, als ik zo'n vebruik had zou ik ook waterzijdig inregelen even overslaan totdat de boel enigszins normaal loopt.
Zie ik bij je verdelers dat ze retour en aanvoer allemaal links zitten? Ik heb er niet veel verstand van maar meestal zorg je dat je aanvoer/retour gespiegeld zijn qua leidingen zodat de meeste flow niet door de eerste helft van je groepen gaat.
Met LTV zou je je stooklijn kunnen verlagen, die haal je nu toch al niet, dus dat zou je kunnen proberen. Krijg je het huis dan wel warm? M1.03 tijdelijk op 1 dan gaat die het snelst moduleren en kijken hoe de pomp zich gedraagt.
Heb je ook een plaatje van een 24u met Tui/tuo en Tc?
Je installateur heeft het over een laag temperatuur afgifte maar ik dacht te lezen dat je het ook over radiatoren had?
De TA verplaatsen had voor mij wel zin, op 90hz zag ik de ambient temp met 3 graden zakken en wanneer uit met 3 graden stijgen. Maar een TA sensor
verklaart niet zomaar een verbruik van een MWh. Laat je installateur naar andere zaken kijken, als ik zo'n vebruik had zou ik ook waterzijdig inregelen even overslaan totdat de boel enigszins normaal loopt.
Zie ik bij je verdelers dat ze retour en aanvoer allemaal links zitten? Ik heb er niet veel verstand van maar meestal zorg je dat je aanvoer/retour gespiegeld zijn qua leidingen zodat de meeste flow niet door de eerste helft van je groepen gaat.
Met LTV zou je je stooklijn kunnen verlagen, die haal je nu toch al niet, dus dat zou je kunnen proberen. Krijg je het huis dan wel warm? M1.03 tijdelijk op 1 dan gaat die het snelst moduleren en kijken hoe de pomp zich gedraagt.
Is de aanvoer voor de vloerverwarming niet te klein (15mm kunststof of is het 20mm kunststof).rayve schreef op zondag 26 januari 2025 @ 21:49:
[...]
Ik ga die sensor zo snel mogelijk isoleren. Ik heb wel getest met verschillende standen van de pomp. Maar ik had eigenlijk het gevoel dat dit de retour eigenlijk allen maar omlaag bracht. Maar ik zal het zeker nog een poging geven.
Ik heb nog even een nieuwe foto van de verdeler gemaakt en de pomp nu hoger gezet
[Afbeelding]
Wat betreft de flow in de vloer Hier wordt ook nog naar gekeken. Aanstaande dinsdag gaat de installateur de verdeler nog waterzijdig inregelen. Ik heb deze al geprobeerd te optimaliseren met een ir camera maar ik laat dit toch graag nakijken door een professional
Meet de temperatuur van de afzonderlijke afgaande groepen van de vloerverwarming. Geven deze wel voldoende warmte af?
Bij mij is alles aangesloten met staal 28 mm. Alle 4 de groepen van de vloerverwarming krijgen zo de juiste hoeveelheid water. Heb er wel een Caleffi thermostatisch mengventiel in zitten ivm de maximale temperatuur voor de vloerverwarming van 27 graden. Delta T is 3 graden en in de woonkamer is de vloer heerlijk warm.
Dit viel mij ook op, 15mm staal was heel gewoon bij mengverdelers en hoge aanvoertemperatuur en lage meng-flow. Nu moet de volle energie met een kleine delta-T dus een hoge flow ernaartoe. Als vvw de belangrijkste verbruiker van de WP is dan zit er een flinke vernauwing in het systeem. Gelukkig zit je vloerverwarming meestal in de vloer en is er (op BG-niveau) geen negatief effect van de opvoerhoogte.Johannos schreef op maandag 27 januari 2025 @ 09:02:
[...]
Is de aanvoer voor de vloerverwarming niet te klein (15mm kunststof of is het 20mm kunststof).
Meet de temperatuur van de afzonderlijke afgaande groepen van de vloerverwarming. Geven deze wel voldoende warmte af?
Toch een mogelijk issue, maar... maar met onvoldoende warmteafgifte in de vloer gaat de flow omlaag en/of gaat alles door de LT radiatoren. Dan zou de Tc toch snel bereik moeten zijn en kan het opgenomen vermogen toch niet zo hoog zijn?
Het is een beschaafde 19.5 maar dat weet de pomp niet te halen. De circulatie pomp (M11.12) staat ingesteld op mediumJan2023 schreef op zondag 26 januari 2025 @ 22:48:
@rayve
Hoe warm wil je het eigenlijk hebben dat de Amber zo hard moet werken ? ,-)
En draait de cirkulatie pomp van de Amber op vol vermogen?
Met zo,n installatie heb je wel wat flow nodig
Naar aanleiding van jou aanbevelingen heb ik de thermostaat er af gezet. Dit lijkt effect te hebben. De pomp lijkt na de aanpassing een stuk rustiger te gaan draaien. Nu reken ik me nog niet rijk want de temperatuur buiten liep aardig op met haast al 10 graden vanochtend om 7 uur. Ik heb ook de vloerverwarming pomp op hoog gehad. Maar vandaag ook gekeken wat het verschil was met laag. Dan lijkt het toch beter te draaien op laag. zie het grafiekje hieronder.Omebas schreef op zondag 26 januari 2025 @ 21:48:
[...]
Parallel inderdaad. Zie ook keerkleppen onder de ketel dus dat zit wel goed. Je draait alleen op de warmtepomp en kiest een omschakelpunt waarbij de ketel alleen draait.
Je zou even zonder thermostaat kunnen draaien. Ik denk dat deze teveel schakelingen heeft. Weet zo even de setting niet. Maar die moet van extern aan uit sturing naar buitentemperatuur.
Ik heb even een 3 uur grafiek gemaakt van 5 dagen geleden toen het redelijk koud was in de nacht.Get!em schreef op zondag 26 januari 2025 @ 22:51:
[...]
Grafiek laat enorm veel defrosts zien, verergerd door continue 90Hz. Een detailgrafiek van een 3 uur periode zou helpen, maar ik vermoed dat de Amber deels zijn eigen vermogen weer nodig heeft in die defrosts en die warmte komt dus uit de vloer (en niet uit de afwezige buffer en deels uit schakelvatje). Als setpoint steeds niet gehaald wordt, komt hele systeem dus niet op temperatuur.
Eerste wat me opvalt is dat er interactie is tussen Tambient sensor en het draaien van defrosts. Op een anders onlogische manier dan ik verwacht. Lijkt wel alsof je Tambient sensor langzaam mee invriest.rayve schreef op maandag 27 januari 2025 @ 17:35:
[...]
Ik heb even een 3 uur grafiek gemaakt van 5 dagen geleden toen het redelijk koud was in de nacht.
[Afbeelding]
Hierbij even wat statistiekenshadylog schreef op zondag 26 januari 2025 @ 23:57:
@rayve Misschien overheen gelezen, maar wat voor huis / grootte, welk jaar, welke isolatie. Dan even wat uitgebreider over je afgifte. Voor vloerverwarming wat is je hart-op-hart afstand. Wat voor gas verbruik had je voor de warmtepomp? Warmteverliesberekening gedaan?
Heb je ook een plaatje van een 24u met Tui/tuo en Tc?
Je installateur heeft het over een laag temperatuur afgifte maar ik dacht te lezen dat je het ook over radiatoren had?
De TA verplaatsen had voor mij wel zin, op 90hz zag ik de ambient temp met 3 graden zakken en wanneer uit met 3 graden stijgen. Maar een TA sensor
verklaart niet zomaar een verbruik van een MWh. Laat je installateur naar andere zaken kijken, als ik zo'n vebruik had zou ik ook waterzijdig inregelen even overslaan totdat de boel enigszins normaal loopt.
Zie ik bij je verdelers dat ze retour en aanvoer allemaal links zitten? Ik heb er niet veel verstand van maar meestal zorg je dat je aanvoer/retour gespiegeld zijn qua leidingen zodat de meeste flow niet door de eerste helft van je groepen gaat.
Met LTV zou je je stooklijn kunnen verlagen, die haal je nu toch al niet, dus dat zou je kunnen proberen. Krijg je het huis dan wel warm? M1.03 tijdelijk op 1 dan gaat die het snelst moduleren en kijken hoe de pomp zich gedraagt.
- Woning is van 1994 maar in 2004 volledig verbouwd.
- 280 m2 met veel glas alles HR++ en een deel tripple. Alu kozijnen thermisch ontkoppeld
- vloer en dak issolatie met PIR platen. Ik denk 60 mm.
- Veel plat dak
- 170 m2 vloer verwarming met 16 mm buizen uitwendig, Ik denk dan 13 mm inwendig totale lengte ongeveer 1000m
- 3 slaapkamers zonder vloerverwarming maar met Jaga mini LT radiatoren
- 1 slaapkamer met een enkele plaat van 150cm HT
- 1 badkamer met een enkele plaats van 180cm HT
- 1 handoek verwarmer HT
- 1 SPIRALIX single radiator van 270 cm die bij de vloer verwarming is geplaatst maar deze wordt nauwlijks gebruikt
- Gasverbruik was riant ongeveer 2400 m3 p/j Belangrijke reden voor een warmte pomp
Ik heb de stooklijn verlaagd maar de setpoint worden gewoon niet gehaald,
Klopt dat de aanvoer en retour van de verdeler allemaal links liggen. Anders was niet mogelijk ivm beperkte ruimte
Dit is een plaatje van 24 uur van de popm met TUI TOU en TC
Het is 16mm uitwendig. Mijn delta T ligt hoger maar dat ligt ook aan de inregeling denk ik. Met de nieuwe verdeler gaat er voldoende warmte in. De max temp die de pomp ongeveer haalt is 32/33 graden en die meet ik ook wel op de afzonderlijke groepen. De retouren liggen dan op rond de 25/26 maa die zijjn wel lastig te meten aangezien ze dicht bij elkaar liggen. Dat geeft veel verstoring op het metenJohannos schreef op maandag 27 januari 2025 @ 09:02:
[...]
Is de aanvoer voor de vloerverwarming niet te klein (15mm kunststof of is het 20mm kunststof).
Meet de temperatuur van de afzonderlijke afgaande groepen van de vloerverwarming. Geven deze wel voldoende warmte af?
Bij mij is alles aangesloten met staal 28 mm. Alle 4 de groepen van de vloerverwarming krijgen zo de juiste hoeveelheid water. Heb er wel een Caleffi thermostatisch mengventiel in zitten ivm de maximale temperatuur voor de vloerverwarming van 27 graden. Delta T is 3 graden en in de woonkamer is de vloer heerlijk warm.
[Afbeelding]
Dat was mij ook opgevallen. De sensor lijkt te dicht tegen de condensor aan te zitten. Op de foto zie je volgens mij de plaats van de sensor. Deze ga ik zeker nog aankaarten bij de installateur. Hij meet met de zon er op ook te hoog. Zit daar pal op het westen.Get!em schreef op maandag 27 januari 2025 @ 17:41:
[...]
Eerste wat me opvalt is dat er interactie is tussen Tambient sensor en het draaien van defrosts. Op een anders onlogische manier dan ik verwacht. Lijkt wel alsof je Tambient sensor langzaam mee invriest.
Met 2400 m3 heb je denk ik een Amber 120 nodig ipv een 95 als ik de koevlaas formule gebruik.
http://stephenbrooks.org/muon1/banner.php?user=[DPC]Nightmare
Die zit gewoon op de condensor. Die loopt nog een stukje door achter de plaat, zie ook de condens die daar zit.rayve schreef op maandag 27 januari 2025 @ 18:11:
[...]
Dat was mij ook opgevallen. De sensor lijkt te dicht tegen de condensor aan te zitten. Op de foto zie je volgens mij de plaats van de sensor. Deze ga ik zeker nog aankaarten bij de installateur. Hij meet met de zon er op ook te hoog. Zit daar pal op het westen.
[Afbeelding]
@rayve kan je eens een plaatje maken met de sensor voor de warmtevraag erbij? Ik denk dat je thermostaat elke keer aan en uit ging.
Ontwikkelaar van de Heatpump Listener en Itho Daalderop warmtepomp control module
Is die 2400m3 van NA alle isolatie en glas verbeteringen?rayve schreef op maandag 27 januari 2025 @ 17:59:
[...]
Hierbij even wat statistiekenHelaas geen warmte verlies berekening gemaakt. Ik ben wel wat gegevens aan het verzamelen om dit te gaan doen aan de hand vande belgische website die ik hier op dit forum vond. Maar dit voelt een beetje als mosterd na de maaltijd. Ik had deze actie van de installateur verwacht.
- Woning is van 1994 maar in 2004 volledig verbouwd.
- 280 m2 met veel glas alles HR++ en een deel tripple. Alu kozijnen thermisch ontkoppeld
- vloer en dak issolatie met PIR platen. Ik denk 60 mm.
- Veel plat dak
- 170 m2 vloer verwarming met 16 mm buizen uitwendig, Ik denk dan 13 mm inwendig totale lengte ongeveer 1000m
- 3 slaapkamers zonder vloerverwarming maar met Jaga mini LT radiatoren
- 1 slaapkamer met een enkele plaat van 150cm HT
- 1 badkamer met een enkele plaats van 180cm HT
- 1 handoek verwarmer HT
- 1 SPIRALIX single radiator van 270 cm die bij de vloer verwarming is geplaatst maar deze wordt nauwlijks gebruikt
- Gasverbruik was riant ongeveer 2400 m3 p/j Belangrijke reden voor een warmte pomp
Ik heb de stooklijn verlaagd maar de setpoint worden gewoon niet gehaald,
Klopt dat de aanvoer en retour van de verdeler allemaal links liggen. Anders was niet mogelijk ivm beperkte ruimte
Dit is een plaatje van 24 uur van de popm met TUI TOU en TC
[Afbeelding]
Wat komt eruit als je de koevlaas berekening maakt?
12,8 kW dus ook dan kom je nog flink tekort bij -7Get!em schreef op maandag 27 januari 2025 @ 18:29:
[...]
Is die 2400m3 van NA alle isolatie en glas verbeteringen?
Wat komt eruit als je de koevlaas berekening maakt?
Weheat Sparrow + WH-MDC09J3E5 + ITHO AMBER 9.5. 26x245 WP Panelen. WP boiler 200L Adviseur Warmtepomponline&Fancoilonline
De installateur kwam eerst met een Amber 65. Ik heb deze zelf vergroot naar een 95. Wel meer op intuiitie dan verstand geef ik toe. Maar het is niet direct de bedoeling om full electric te gaan. Mooi als het kan maar ik vind het ook prima als er nog wat gas gestookt wordt. Maar ik ben er van overtuigd dat deze pomp het prima trekt maar de inregeling is gewoon nog niet goedrobertoz1982 schreef op maandag 27 januari 2025 @ 18:27:
Met 2400 m3 heb je denk ik een Amber 120 nodig ipv een 95 als ik de koevlaas formule gebruik.
Is de BUH wellicht aangesloten en aangesproken? Als de Amb95 de Tc niet (snel genoeg) red, vraagt hij ofwel de hybride ketel ofwel het COP element om hulp. Als de ketel niet wordt aangesproken, is de BUH wellicht aangezet? Dat zou het hoge verbruik (met beperkte warmteopbrengst) kunnen verklaren.rayve schreef op maandag 27 januari 2025 @ 18:33:
[...]
De installateur kwam eerst met een Amber 65. Ik heb deze zelf vergroot naar een 95. Wel meer op intuiitie dan verstand geef ik toe. Maar het is niet direct de bedoeling om full electric te gaan. Mooi als het kan maar ik vind het ook prima als er nog wat gas gestookt wordt. Maar ik ben er van overtuigd dat deze pomp het prima trekt maar de inregeling is gewoon nog niet goed
Precies, dus eigenlijk helemaal niet gek dat onder de 5c je een punt tegenkomt dat de gasketel moet bijspringen en de afgifte de maximaal volledige geproduceerde warmte van de Amber meer dan afgeeft.Carboy54 schreef op maandag 27 januari 2025 @ 18:30:
[...]
12,8 kW dus ook dan kom je nog flink tekort bij -7
Volgens mij is dat deze sensor?leejoow schreef op maandag 27 januari 2025 @ 18:27:
@rayve kan je eens een plaatje maken met de sensor voor de warmtevraag erbij? Ik denk dat je thermostaat elke keer aan en uit ging.
Ik heb geen idee of de BUH is aangesloten. Kan ik dat zien inde sensoren? De ketel wordt wel aangesproken maar vaak niet lang genoeg.tonwes99 schreef op maandag 27 januari 2025 @ 18:37:
[...]
Is de BUH wellicht aangesloten en aangesproken? Als de Amb95 de Tc niet (snel genoeg) red, vraagt hij ofwel de hybride ketel ofwel het COP element om hulp. Als de ketel niet wordt aangesproken, is de BUH wellicht aangezet? Dat zou het hoge verbruik (met beperkte warmteopbrengst) kunnen verklaren.
Die 2400m3 is na isolatie. Maar ik heb het vermoeden dat de vorige verdeler nooit goed heeeft gewerkt of was ingeregeld. In eerste instantie is alleen de CV vervangen omdat de oude end-of-life was. Deze is naar mijn mening nooit goed ingeregeld door de installateur die daar bij betrokken was. Die heeft altijd te weinig warmte het systeem in gezet. Met het installeren van de nieuwe verdeler was er meteen een significant verschil aan warmte wat het systeem in ging. Daarnaast is de vloerverwarming ook nog gespoelt en hier kwam ook redelijke capucino uit.Get!em schreef op maandag 27 januari 2025 @ 18:29:
[...]
Is die 2400m3 van NA alle isolatie en glas verbeteringen?
Wat komt eruit als je de koevlaas berekening maakt?
Met de koevlaas berekening bedoel je deze denk ik? https://www.viessmann.be/...teverlies-berekening.html. Hier moet ik nog even voor gaan zitten
Oke dit is mischien mijn ontwetendheid maar als in de specs van de pomp staat dat hij tot -10 70 graden kan afgeven en ik vraag maar 35 dan snap ik niet dat hij bij 5 graden al problemen zou moeten hebben op vol vermogen moet gaan draaien en dan gas moet gaan stoken.Get!em schreef op maandag 27 januari 2025 @ 18:55:
[...]
Precies, dus eigenlijk helemaal niet gek dat onder de 5c je een punt tegenkomt dat de gasketel moet bijspringen en de afgifte de maximaal volledige geproduceerde warmte van de Amber meer dan afgeeft.
We bedoelen deze berekening
https://nl.everybodywiki.com/Koevlaas_formule
https://nl.everybodywiki.com/Koevlaas_formule
http://stephenbrooks.org/muon1/banner.php?user=[DPC]Nightmare
De Amber 95 levert bij vollast op A-7W35 6.3kW aan warmte. Als je huis een hoger warmteverlies heeft dan dat bij -7c, koelt je huis af.rayve schreef op maandag 27 januari 2025 @ 19:44:
[...]
Oke dit is mischien mijn ontwetendheid maar als in de specs van de pomp staat dat hij tot -10 70 graden kan afgeven en ik vraag maar 35 dan snap ik niet dat hij bij 5 graden al problemen zou moeten hebben op vol vermogen moet gaan draaien en dan gas moet gaan stoken.
Puur op vuistregel van koevlaas en je 2400m3 is benodigde warmtepomp eentje het dubbele productie om all electric te gaan.
En je hebt ook nog 12% minder verwarmingstijd door de defrosts.
Daarom noemde ik de ergens onder 5c, daaronder beginnen ergens de defrosts een rol te spelen. Waar dat precies ligt bij je huis kan je met een betere wvb misschien bepalen.
[ Voor 6% gewijzigd door Get!em op 27-01-2025 20:09 ]
P91 schreef op maandag 27 januari 2025 @ 20:07:
Iemand ideeën voor een mooie manier om de ruimtetemperatuur sensor Tr te monteren?
:strip_exif()/f/image/bJqMb9BOY3xkfEcNEE114D9F.jpg?f=fotoalbum_large)
Onder de thermostaat
Weheat Sparrow + WH-MDC09J3E5 + ITHO AMBER 9.5. 26x245 WP Panelen. WP boiler 200L Adviseur Warmtepomponline&Fancoilonline
Ik heb hem met de oude thermostaatdraad in de woonkamer gemonteerd. Ik ben nog van plan er een soort van afdekking met eikenhout van te maken met boven en onder een opening, zodat er lucht langs stroomt. Al is de leemstuc binnenmuur even warm als de lucht.P91 schreef op maandag 27 januari 2025 @ 20:07:
Iemand ideeën voor een mooie manier om de ruimtetemperatuur sensor Tr te monteren?
Mijn huis uit 1994 met een Amber 120 met 195 m2 met alleen vloerverwarming haalt niet eens Tuo 35 graden. Dit komt deels door de defrost maar vooral door de afgifte. Er is veel vermogen nodig om een koude vloer op te warmen.rayve schreef op maandag 27 januari 2025 @ 19:44:
[...]
Oke dit is mischien mijn ontwetendheid maar als in de specs van de pomp staat dat hij tot -10 70 graden kan afgeven en ik vraag maar 35 dan snap ik niet dat hij bij 5 graden al problemen zou moeten hebben op vol vermogen moet gaan draaien en dan gas moet gaan stoken.
Mijn flow is rond de 1800 per uur mijn delta T (verschil Tuo/Tui) laten we zeggen is 5 graden (ongeveer wat jou delta T is). Doen we met de volgende formule invullen:
Q=(1800/3600)* 4.18 * 5 = 10.45kW aan hitte die je je huis in stopt.
Nu vullen we voor het gemak even zelfde flow aan en delta T 8 is 16.7kW!
De amber haalt bij bepaalde buiten-temperaturen dit (eerste getal is de Amber 95 tweede is de Amber 120)
Maximaal vermogen (kW bij A7W35) 9,5 - 12
Maximaal vermogen (kW bij A-10W35) 5,5 - 7,28
En die 7.28 kw voor een amber 120 bij -10 is bij water temp van 35 dus als je rekent met een lagere warmte temperatuur dan haal je misschien nog wat meer kilowatt.
Een warmtepomp wil die delta T dus klein houden. De retourwater wordt hergebruikt en weer een klein beetje warmer gemaakt enz enz.. Zo ga je in je temperatuur omhoog.
Maarja je vloer raakt ook warmte kwijt natuurlijk om je huis te verwarmen.
Een boiler verwarmen is dus veel gemakkelijker dan zo'n grote vloer en hij kan daar zeker 70 graden halen (in optimale condities).
Beetje een zijspoor maar ik hoop dat je ziet hoe het werkt met afgifte.
oke dank. nNet even berekend maar dan kom ik uit op 11.6 kwhrobertoz1982 schreef op maandag 27 januari 2025 @ 20:00:
We bedoelen deze berekening
https://nl.everybodywiki.com/Koevlaas_formule
Ah oke maar ik hoef niet perse all electric. maar gezien de behoefte van mijn huis kom ik inderdaad aardig te kort met de pomp. Voor mij is het echter zeker acceptabel als ik mijn gas verbruik al goed onder de helft krijg. dat zou in mijn geval al een aardige verbetering zijn.Get!em schreef op maandag 27 januari 2025 @ 20:01:
[...]
De Amber 95 levert bij vollast op A-7W35 6.3kW aan warmte. Als je huis een hoger warmteverlies heeft dan dat bij -7c, koelt je huis af.
Puur op vuistregel van koevlaas en je 2400m3 is benodigde warmtepomp eentje het dubbele productie om all electric te gaan.
En je hebt ook nog 12% minder verwarmingstijd door de defrosts.
Daarom noemde ik de ergens onder 5c, daaronder beginnen ergens de defrosts een rol te spelen. Waar dat precies ligt bij je huis kan je met een betere wvb misschien bepalen.
Dank voor de uitleg begrijp dit nu wat beter. In mijn geval zou dat betekenen dat de pomp onder de 5 altijd hulp nodig heeft van de cv. dus ik moet eigenlijk in mijn setting altijd die bivalent functie aan hebben waarbij de cv het over gaat nemen. Ik heb nu wel ingesteld dat de pomp vanaf 0 graden moet gaan bijstoken met een vertraging van 33 minuten maar geen bivalent. Ik heb ook ingesteld dat de pomp van de amber uit moet gaan als de CV gaat draaien. Een beetje jammer is wel dat de installateur eigenlijk te weinig/niet rekening heeft gehouden met al deze kenmerken. Ik denk dat ik daar nog maar eens het gesprek over moet aangaan. Ik ging er vanuit dat ze redelijk ervaren waren met de installlatie van deze pomp.shadylog schreef op maandag 27 januari 2025 @ 20:16:
[...]
Mijn huis uit 1994 met een Amber 120 met 195 m2 met alleen vloerverwarming haalt niet eens Tuo 35 graden. Dit komt deels door de defrost maar vooral door de afgifte. Er is veel vermogen nodig om een koude vloer op te warmen.
Mijn flow is rond de 1800 per uur mijn delta T (verschil Tuo/Tui) laten we zeggen is 5 graden (ongeveer wat jou delta T is). Doen we met de volgende formule invullen:
Q=(1800/3600)* 4.18 * 5 = 10.45kW aan hitte die je je huis uit zet.
Nu vullen we voor het gemak even zelfde flow aan en delta T 8 is 16.7kW!
De amber haalt bij bepaalde buiten-temperaturen dit (eerste getal is de Amber 95 tweede is de Amber 120)
Maximaal vermogen (kW bij A7W35) 9,5 - 12
Maximaal vermogen (kW bij A-10W35) 5,5 - 7,28
En die 7.28 kw voor een amber 120 bij -10 is bij water temp van 35 dus als je rekent met een lagere warmte temperatuur dan haal je misschien nog wat meer kilowatt.
Een warmtepomp wil die delta T dus klein houden. De retourwater wordt hergebruikt en weer een klein beetje warmer gemaakt enz enz.. Zo ga je in je temperatuur omhoog.
Maarja je vloer raakt ook warmte kwijt natuurlijk om je huis te verwarmen.
Een boiler verwarmen is dus veel gemakkelijker dan zo'n grote vloer en hij kan daar zeker 70 graden halen (in optimale condities).
Beetje een zijspoor maar ik hoop dat je ziet hoe het werkt met afgifte.
Als ik in jou schoenen had gestaan had ik die installateur wel even aan zijn oren getrokken denk ik zomaar.rayve schreef op maandag 27 januari 2025 @ 20:45:
[...]
Dank voor de uitleg begrijp dit nu wat beter. In mijn geval zou dat betekenen dat de pomp onder de 5 altijd hulp nodig heeft van de cv. dus ik moet eigenlijk in mijn setting altijd die bivalent functie aan hebben waarbij de cv het over gaat nemen. Ik heb nu wel ingesteld dat de pomp vanaf 0 graden moet gaan bijstoken met een vertraging van 33 minuten maar geen bivalent. Ik heb ook ingesteld dat de pomp van de amber uit moet gaan als de CV gaat draaien. Een beetje jammer is wel dat de installateur eigenlijk te weinig/niet rekening heeft gehouden met al deze kenmerken. Ik denk dat ik daar nog maar eens het gesprek over moet aangaan. Ik ging er vanuit dat ze redelijk ervaren waren met de installlatie van deze pomp.
Het is niet dat je even 100 euro uitgegeven hebt voor iets wat dus duidelijk zwaar tekort komt in jou situatie.
Dan had je net zo goed een bijna de helft goedkopere hybride elga ace op kunnen hangen.
Lastig maar dat er iemand hier niet goed zijn koppie gebruikt heeft is wel duidelijk.
Itho amber 65 wp/ 3850 wp zuid platdak opstelling
Bij mij is deze gedraaid richting de verdamper. Itho veldtest unit.rayve schreef op maandag 27 januari 2025 @ 18:11:
[...]
Dat was mij ook opgevallen. De sensor lijkt te dicht tegen de condensor aan te zitten. Op de foto zie je volgens mij de plaats van de sensor. Deze ga ik zeker nog aankaarten bij de installateur. Hij meet met de zon er op ook te hoog. Zit daar pal op het westen.
[Afbeelding]
Tjsjah je kunt spreken van een Megawattfoutrayve schreef op maandag 27 januari 2025 @ 20:45:
[...]
Dank voor de uitleg begrijp dit nu wat beter. In mijn geval zou dat betekenen dat de pomp onder de 5 altijd hulp nodig heeft van de cv. dus ik moet eigenlijk in mijn setting altijd die bivalent functie aan hebben waarbij de cv het over gaat nemen. Ik heb nu wel ingesteld dat de pomp vanaf 0 graden moet gaan bijstoken met een vertraging van 33 minuten maar geen bivalent. Ik heb ook ingesteld dat de pomp van de amber uit moet gaan als de CV gaat draaien. Een beetje jammer is wel dat de installateur eigenlijk te weinig/niet rekening heeft gehouden met al deze kenmerken. Ik denk dat ik daar nog maar eens het gesprek over moet aangaan. Ik ging er vanuit dat ze redelijk ervaren waren met de installlatie van deze pomp.
Dit is wel een forum van de puntjes op i hoor
Ik doe even geen uitspraak over je installatie
Je kan het werk altijd nog verdelen om je gasverbruik te drukken.rayve schreef op maandag 27 januari 2025 @ 20:24:
[...]
Ah oke maar ik hoef niet perse all electric. maar gezien de behoefte van mijn huis kom ik inderdaad aardig te kort met de pomp. Voor mij is het echter zeker acceptabel als ik mijn gas verbruik al goed onder de helft krijg. dat zou in mijn geval al een aardige verbetering zijn.
Ook op een 2e WP krijg je subsidie.
Amber 95 sinds 10 / 2023 en 9 x 365 Wp glas / glas solarwatt
Geen idee of je een recente buitenunit hebt?rayve schreef op maandag 27 januari 2025 @ 18:11:
[...]
Dat was mij ook opgevallen. De sensor lijkt te dicht tegen de condensor aan te zitten. Op de foto zie je volgens mij de plaats van de sensor. Deze ga ik zeker nog aankaarten bij de installateur. Hij meet met de zon er op ook te hoog. Zit daar pal op het westen.
[Afbeelding]
Maar bij de laatste series zou er extra kabellengte aan die sensor in de unit moeten zitten.
Dus zeer makkelijk te verplaatsen , eventueen een afscherming er over om zon instraling te voorkomen .
Amber 95 sinds 10 / 2023 en 9 x 365 Wp glas / glas solarwatt
Puntjes op vele i’s zeg maar. Ik heb helaas al redelijk wat discussie gehad. De pijpen zijn al 3 keer verlegd. Na de eerste installatie is zelfs de hele binnen unit vervangen. Het verhaal was dat een door gevoerde software update na installatie niet goed was gegaan en dit niet meer te herstellen was. Als ik de installateur mag geloven op dit punt hebben ze bij minstens 4 klanten toen een binnen unit vervangen. Ik kan niet beoordelen of dit klopt maar ik blijf het bijzonder vinden dat een update dit kan veroorzaken. Ik ben deze installatie eigenlijk vanaf het begin al aan het project managen en nu dus ook aan het configureren. Dit was niet echt mijn insteek toen ik dit traject inging.shadylog schreef op maandag 27 januari 2025 @ 21:23:
[...]
Tjsjah je kunt spreken van een Megawattfout![]()
Dit is wel een forum van de puntjes op i hoorSensor verplaatsen kost weinig tijd en is zo gedaan. Waterzijdig balanceren moet ik zelf ook nog doen maar dat gaat mijn installateur niet zo snel doen dat is best tijdrovend. Vind het best bijzonder dat hij daar nog zonder extra kosten voor terugkomt? Ik zou zijn tijd eerder steken in het "elkaar" helpen van het bivalent configueren zodat je er zelf goed op kan zitten in de toekomst. Misschien goed zoeken in dit topic ook hoe dat wordt geconfigureerd/everaringen.
Ik doe even geen uitspraak over je installatie
Ik heb zeker mijn gedachten over de gang van zaken.
In ieder geval iedereen heel veel dank voor het meedenken. Ik zal in de toekomst nog wel even een update geven over de voortgang
Moeten ook niet te spastisch doen daarover.Technician- schreef op zondag 26 januari 2025 @ 20:46:
[...]
tja dan is een warmtepomp buitendeel ook verplaatsbaar.
Maar moest even graven in mijn geheugen over NEN1010. Als de werkschakelaar of (3F) WCD in dezelfde ruimte zit als het apparaat mag je met buigzame kabel aansluiten.
[...]
Maar met een vaste kabel aangesloten zou gewoon goed moeten gaan, mits je natuurlijk goed gereedschap ook goed gebruikt.
En verhalen van mensen die alles met een vlechttang doen, het zal. Maar is niet zoals het je geleerd wordt.
En in mijn ogen, is dat prutsen.
Solar Edge 9800WP O/W - Itho Amber 95 | Systeem integrator meet en regeltechniek & KNX | projecterings deskundige CCTV & Inbraaksignalering systemen | Meet- en regeltechniek in de klimaatbeheersing (MRK-A)
De cv bij jou kan niet ondersteunen maar alleen overnemen. De Amber zal meteen uitschakelen zodra heet cv water langs de sensor komt.rayve schreef op maandag 27 januari 2025 @ 20:45:
[...]
Dank voor de uitleg begrijp dit nu wat beter. In mijn geval zou dat betekenen dat de pomp onder de 5 altijd hulp nodig heeft van de cv. dus ik moet eigenlijk in mijn setting altijd die bivalent functie aan hebben waarbij de cv het over gaat nemen. Ik heb nu wel ingesteld dat de pomp vanaf 0 graden moet gaan bijstoken met een vertraging van 33 minuten maar geen bivalent. Ik heb ook ingesteld dat de pomp van de amber uit moet gaan als de CV gaat draaien. Een beetje jammer is wel dat de installateur eigenlijk te weinig/niet rekening heeft gehouden met al deze kenmerken. Ik denk dat ik daar nog maar eens het gesprek over moet aangaan. Ik ging er vanuit dat ze redelijk ervaren waren met de installatie van deze pomp.
Wat ik mij afvroeg, hoe staat je pomp sneldheid van de amber? En ik kon niet helemaal opmaken waar de extra wilo pomp voor is.rayve schreef op maandag 27 januari 2025 @ 21:46:
[...]
Puntjes op vele i’s zeg maar. Ik heb helaas al redelijk wat discussie gehad. De pijpen zijn al 3 keer verlegd. Na de eerste installatie is zelfs de hele binnen unit vervangen. Het verhaal was dat een door gevoerde software update na installatie niet goed was gegaan en dit niet meer te herstellen was. Als ik de installateur mag geloven op dit punt hebben ze bij minstens 4 klanten toen een binnen unit vervangen. Ik kan niet beoordelen of dit klopt maar ik blijf het bijzonder vinden dat een update dit kan veroorzaken. Ik ben deze installatie eigenlijk vanaf het begin al aan het project managen en nu dus ook aan het configureren. Dit was niet echt mijn insteek toen ik dit traject inging.
Ik heb zeker mijn gedachten over de gang van zaken.
In ieder geval iedereen heel veel dank voor het meedenken. Ik zal in de toekomst nog wel even een update geven over de voortgang
Het lijkt wel een beetje op, als of de Amber zijn warmte niet kwijt kan en daarom steeds de compressor aan/uit gaat.
Solar Edge 9800WP O/W - Itho Amber 95 | Systeem integrator meet en regeltechniek & KNX | projecterings deskundige CCTV & Inbraaksignalering systemen | Meet- en regeltechniek in de klimaatbeheersing (MRK-A)
De pomp staat op medium. Als ik hem naar laag zet krijg ik een storing op de amber. De installateur heeft deze config voor de verdeler uitgekozen. Ik kan moeilijk beoordelen of dit juist is. Als ik de draadjes hier volg krijg ik ook de indruk dat dit niet echt nodig is.bommer schreef op maandag 27 januari 2025 @ 22:15:
[...]
Wat ik mij afvroeg, hoe staat je pomp sneldheid van de amber? En ik kon niet helemaal opmaken waar de extra wilo pomp voor is.
Het lijkt wel een beetje op, als of de Amber zijn warmte niet kwijt kan en daarom steeds de compressor aan/uit gaat.
[ Voor 4% gewijzigd door rayve op 27-01-2025 22:40 ]
Die kende ik nog niet!rayve schreef op maandag 27 januari 2025 @ 21:46:
[...]
Het verhaal was dat een door gevoerde software update na installatie niet goed was gegaan en dit niet meer te herstellen was. Als ik de installateur mag geloven op dit punt hebben ze bij minstens 4 klanten toen een binnen unit vervangen.
Volgens mij is het niet zo moeilijk.
Een 95 is (veel) te klein voor jou complete behoefte.
Dus of je CV moet inschakelen, (softwarematige instelling onder 'bijverwarming')
Of een andere warmtepomp (lees= meerdere) om volledig gasloos te gaan.
Ik heb er misschien overheen gelezen, maar waarom zit die 2e waterpomp erin? Wordt er iets gemengd op een 2e zone?
Warmtepomponline.com & Fancoilonline.com Amber 65, F-gassen II
Als er absoluut geen ruimte is voor de boiler is creativiteit de oplossing.
( uitsluitend geschikt voor kleine tweakers :-) )
WPV-H boiler met warmtewisselaar, Watts grondleiding, vuilafscheider en expansievat in de kelder.
( uitsluitend geschikt voor kleine tweakers :-) )
WPV-H boiler met warmtewisselaar, Watts grondleiding, vuilafscheider en expansievat in de kelder.
[ Voor 10% gewijzigd door Carboy54 op 28-01-2025 14:38 ]
Weheat Sparrow + WH-MDC09J3E5 + ITHO AMBER 9.5. 26x245 WP Panelen. WP boiler 200L Adviseur Warmtepomponline&Fancoilonline
De heren kijken nog vrolijk ook. Zou mij kapot zweten 😅.
PV 5.590 Wp Enphase, 2.700 Wp Growatt - Easee laadpaal - Itho Amber 95 WP
Super oplossing toch wou dat ik het hier kon verwezenlijken zo 😅 dan had hier allang een boiler gestaan.Carboy54 schreef op dinsdag 28 januari 2025 @ 14:37:
Als er absoluut geen ruimte is voor de boiler is creativiteit de oplossing.
( uitsluitend geschikt voor kleine tweakers :-) )
WPV-H boiler met warmtewisselaar, Watts grondleiding, vuilafscheider en expansievat in de kelder.
[Afbeelding]
Itho amber 65 wp/ 3850 wp zuid platdak opstelling
Mooie oplossing. Zou hier met 90cm kruipruimte ook passen, alleen moet je er dan absoluut zeker van zijn dat die niet onderwater komt te staan, en die garantie is er hier en op meeste plekken in NL trouwens niet.Carboy54 schreef op dinsdag 28 januari 2025 @ 14:37:
Als er absoluut geen ruimte is voor de boiler is creativiteit de oplossing.
( uitsluitend geschikt voor kleine tweakers :-) )
WPV-H boiler met warmtewisselaar, Watts grondleiding, vuilafscheider en expansievat in de kelder.
[Afbeelding]
Woon zelf op zandgrond, 16m boven NAP, maar heb vorige winter toch 30+cm water (grondwater) in de kruipruimte gehad.
Misschien is de backup heater aansluiten als ondersteuning nog een optie.Stoker schreef op dinsdag 28 januari 2025 @ 08:57:
[...]
Die kende ik nog niet!
Volgens mij is het niet zo moeilijk.
Een 95 is (veel) te klein voor jou complete behoefte.
Dus of je CV moet inschakelen, (softwarematige instelling onder 'bijverwarming')
Of een andere warmtepomp (lees= meerdere) om volledig gasloos te gaan.
Ik heb er misschien overheen gelezen, maar waarom zit die 2e waterpomp erin? Wordt er iets gemengd op een 2e zone?
Cv bijschakelen staat aan. En volledig gasloosis mooi maar met de investering van een dubbele warmte pomp en bijkomende kosten schiet dat dan zijn doel voorbij. Ik val in de categorie ik doe het niet uit idealisme.Stoker schreef op dinsdag 28 januari 2025 @ 08:57:
[...]
Die kende ik nog niet!
Volgens mij is het niet zo moeilijk.
Een 95 is (veel) te klein voor jou complete behoefte.
Dus of je CV moet inschakelen, (softwarematige instelling onder 'bijverwarming')
Of een andere warmtepomp (lees= meerdere) om volledig gasloos te gaan.
Ik heb er misschien overheen gelezen, maar waarom zit die 2e waterpomp erin? Wordt er iets gemengd op een 2e zone?
De pomp is nodig voor de cv om het rond te krijgen.
Je gat in de grond moet ook groot genoeg zijn of . Hier genoeg ruimte en ook droog maar hij past nooit door het gat in de vloer.Get!em schreef op dinsdag 28 januari 2025 @ 21:04:
[...]
Mooie oplossing. Zou hier met 90cm kruipruimte ook passen, alleen moet je er dan absoluut zeker van zijn dat die niet onderwater komt te staan, en die garantie is er hier en op meeste plekken in NL trouwens niet.
Woon zelf op zandgrond, 16m boven NAP, maar heb vorige winter toch 30+cm water (grondwater) in de kruipruimte gehad.
Amber 65. Atlantic Explorer. 20.000Wp zonnepanelen. 48kWh/20kW Sigenergy thuisbatterij Kia Niro EV. Zappi Laadpaal. Bakkerij aan huis -> 40kW deckoven
Ik zat met exact hetzelfde probleem. Ik heb er voor gekozen om een open verdeler te plaatsen, zodat ik in ieder geval nog een gedeelte van de warmtevraag kan vervullen met de wp, en niet volledig over hoef te schakelen op de ketel als de wp het niet meer trekt. De verdeler kost 120 euro en ik ben er zelf als hobbyist 3 uur mee bezig geweest om deze er tussen te zetten.rayve schreef op dinsdag 28 januari 2025 @ 22:06:
[...]
Cv bijschakelen staat aan. En volledig gasloosis mooi maar met de investering van een dubbele warmte pomp en bijkomende kosten schiet dat dan zijn doel voorbij. Ik val in de categorie ik doe het niet uit idealisme.
De pomp is nodig voor de cv om het rond te krijgen.
@rayve Perfecte suggestie... Je haalt dan 90% van de besparing zonder tweede WP of dure BUH-tarieven. Overigens, met omschakelen zit je ook op een dergelijke besparing, immers zeker onder nul zakt je COP en wordt gas goedkoper.dikkepad schreef op woensdag 29 januari 2025 @ 07:16:
[...]
Ik zat met exact hetzelfde probleem. Ik heb er voor gekozen om een open verdeler te plaatsen, zodat ik in ieder geval nog een gedeelte van de warmtevraag kan vervullen met de wp, en niet volledig over hoef te schakelen op de ketel als de wp het niet meer trekt. De verdeler kost 120 euro en ik ben er zelf als hobbyist 3 uur mee bezig geweest om deze er tussen te zetten.
Met 2400m3/j en 250m3 aan sww/koken zit je op 2150m3/j aan warmte, je kunt dan terugrekenen dat je warmteverlies zo'n 335W/graad zal zijn.
Dit komt uit de gas-tijd, waarin je je maandverbruik kon schatten met graaddagen. Dus m3/dag ten opzichte van de buitentemperatuur. De aanname is dat je bij 18oC niet hoeft te verwarmen, beetje zonneschijn en warmte van bewoners doen de rest. Tweede aanname is dat je bij 0oC twee keer zoveel warmte nodig hebt als 9oC, dus lineair. Dit klopt met gemiddelde wind en regen.
Bij warmtepompen komt het op uren aan. Gelukkig zijn die te vinden op:
https://www.kwa.nl/diensten/graaddagen-en-koeldagen
Als ik jouw cijfers hier in stop kom ik tot een warmteverlies van 330W per graad. Dus bij 0oC heb je 18x330W= 5,94kW. De Amber heeft bij 2oC (AW2/35) nog 6.6kW, dus met defrosts wordt het rond het nulpunt kritisch. Misschien dat het op sommige dagen al eerder een probleem wordt.
Als je all-electric gaat en de BUH gebruikt zoals sommige tweakers suggereerden dan wordt het jaarverbruik zo'n 4984 kWh (zonder sww). Als je hybride volgens schema 3 werkt, niet tegelijkertijd, zit je op 3907 kWh plus 251 m3. In de mengvorm, WP en ketel werken samen, kom je op 4503kWh plus 49m3.
Als iemand het spreadsheet wil, even een PM. Je kunt je historisch verbruik (excl. sww) invoeren en naast de Amber95 ook gegevens van andere Ambers (of andere WP's) invoeren. De graaduren-info kun je aanpassen (nu zit er data van deBilt-2022 in). Ook de gemiddelde COP wordt bepaald, maar... dat de WP boven de AW(7/35) wat hoger uitkomt wordt niet meegenomen. In plaats van AW(7/35) en AW(-7/35) kun je AW(7/55) en AW(-7/55) invoeren als je een hogere stooklijn hebt.
Als je ook sww wilt maken, dan het defrostverlies op 20% zetten, je verliest immers extra tijd voor sww-productie.
[ Voor 17% gewijzigd door tonwes99 op 29-01-2025 13:51 ]
Wel leuk die berekeningen allemaal 😂 maar als er geen warmteverlies berekening gemaakt is vooraf van de woning en het hele systeem zelf is niet op de goede manier aangesloten geïnstalleerd hebben die cijfertjes helemaal geen nut.tonwes99 schreef op woensdag 29 januari 2025 @ 10:39:
[...]
@rayve Perfecte suggestie... Je haalt dan 90% van de besparing zonder tweede WP of dure BUH-tarieven.
Met 2400m3/j en 250m3 aan sww/koken zit je op 2150m3/j aan warmte, je kunt dan terugrekenen dat je warmteverlies zo'n 330W/graad zal zijn.
Dit komt uit de gas-tijd, waarin je je maandverbruik kon schatten met graaddagen. Dus m3/dag ten opzichte van de buitentemperatuur. De aanname is dat je bij 18oC niet hoeft te verwarmen, beetje zonneschijn en warmte van bewoners doen de rest. Tweede aanname is dat je bij 0oC twee keer zoveel warmte nodig hebt als 9oC, dus lineair. Dit klopt met gemiddelde wind en regen.
Bij warmtepompen komt het op uren aan. Gelukkig zijn die te vinden op:
https://www.kwa.nl/diensten/graaddagen-en-koeldagen
Als ik jouw cijfers hier in stop kom ik tot een warmteverlies van 330W per graad. Dus bij 0oC heb je 18x330W= 5,94kW. De Amber heeft bij 2oC (AW2/35) nog 6.6kW, dus met defrosts wordt het rond het nulpunt kritisch. Misschien dat het op sommige dagen al eerder een probleem wordt.
Als je all-electric gaat en de BUH gebruikt zoals sommige tweakers suggereerden dan wordt het jaarverbruik zo'n 4984 kWh (zonder sww). Als je hybride volgens schema 3 werkt, niet tegelijkertijd, zit je op 3907 kWh plus 251 m3. In de mengvorm, WP en ketel werken samen, kom je op 4503kWh plus 49m3.
Als iemand het spreadsheet wil, even een PM. Je kunt spelen met het warmteverlies tot je in de buurt komt van je historisch gasverbruik, en je kunt gegevens van de drie Ambers (of andere WP's) invoeren. De graaduren-info kun je aanpassen (nu zit er data van deBilt-2022 in).
Als je ook sww wilt maken, dan het defrostverlies op 20% zetten, je verliest immers extra tijd voor sww-productie.[Afbeelding]
Denk dat we het er allemaal wel mee eens zijn dan de installateur die bij rayve geweest is eigenlijk beter brood kan gaan verkopen als warmtepompen installeren en verkopen.
Mijn installateur heeft een rondje door mijn woning gedaan en heeft vooraf wel een aantal vragen gesteld wat er kwa isolatie al gebeurd was en of er nog meer ging gebeuren in de woning.
Uiteindelijk was het eind resultaat bij mij een Amber 65 terwijl ik zelf de 95 wilde.
Daarbij schatte hij mijn jaarverbruik voor verwarmen rond de 2 a 2.500 kwh per jaar.
Heb nu bijna volledig jaar de warmtepomp met homewizzard inzichtelijk en denk dat ik de 1500 kwh ga aantikken voor een jaar verwarmen.
24/7 21,5 graden.
Drek met een boiler erbij gaat dit wat meer worden natuurlijk.
Ik zou als ik in rayve zijn schoenen zou staan toch zoiezo eens kijken of er mischien geen mogelijkheid is tot het vergroten van de 95 naar een 120. Dat beetje extra capaciteit van de 120 is altijd gunstig natuurlijk.
Itho amber 65 wp/ 3850 wp zuid platdak opstelling
Dit is juist een warmteverliesberekening, maar dan op basis van je werkelijke verlies (=je historisch verbruik) in plaats van optellen van vierkante meters glas en gevel. Je ziet ook dat verklaard wordt dat @rayve het moeilijk krijgt rond het vriespunt. Ook bij mij sluit hij perfect aan. Niet alleen het totaalverbruik, maar je ziet ook dat de draaitijd en het moduleren aansluiten bij de berekening. Ook leuk is dat je kunt zien-als je extra capaciteit nodig hebt, wat de jaarkosten zullen zijn bij welke optie, BUH, Hybride-mix of Hybride-Omschakelen. Hybride-Omschakel is vaak goedkoper dan Hybride-mengen of BUH omdat je COP ook afneemt bij lagere temperaturen (wel uitkijken voor bevriezing!).camel1987 schreef op woensdag 29 januari 2025 @ 10:51:
[...]
Wel leuk die berekeningen allemaal 😂 maar als er geen warmteverlies berekening gemaakt is vooraf van de woning en het hele systeem zelf is niet op de goede manier aangesloten geïnstalleerd hebben die cijfertjes helemaal geen nut.
Voordeel is dat als je ruimtes historisch niet verwarmt, je deze ook niet meerekent en rekening wordt gehouden met je stookgedrag (hoe warm zet je je thermostaat). Hij gaat wel mank:
- Als je vooraf gaat isoleren (jouw situatie)
- Als je een flink deel van je warmte niet met gas opwekt maar bijvoorbeeld met een pelletkachel
- Als je een flink deel van het jaar je huis niet verwarmt (overwinteren in Spanje).
- Als je juist op koude dagen de rest van het huis extra gaat verwarmen (in plaats van juist bij vorst de warmte in je huiskamer benutten)
Koevlaas formule doet (vereenvoudigd) ook zoiets, terugrekenen vanuit het jaarverbruik. Maar de rekensom komt alleen met een suggestie voor de grootte van de pomp. Je ziet niet hoeveel uur je ketel of BUH moet bijspringen of hoeveel je gaat gebruiken.
[ Voor 38% gewijzigd door tonwes99 op 29-01-2025 13:52 ]
Laten we niet verwarring zaaien. Er zijn mensen die lezen dit forum en ik heb liever dat ze betalen voor een echte warmteverliesberekening. Koevlaas/historische berekeningen zijn geen warmteverliesberekening. Die krijg je echt alleen als je transmissieverlies + ventilatie verlies hebt opgemaakt. Helpen de historische berekeningen of koevlaas bij een beslissing maken, jazeker, hoe meer methodes hoe beter.tonwes99 schreef op woensdag 29 januari 2025 @ 11:04:
[...]
Dit is juist een warmteverliesberekening, maar dan op basis van je werkelijke verlies (=je historisch verbruik) in plaats van optellen van vierkante meters glas en gevel. Je ziet ook dat verklaard wordt dat @rayve het moeilijk krijgt rond het vriespunt. Ook bij mij sluit hij perfect aan. Niet alleen het totaalverbruik, maar je ziet ook dat de draaitijd en het moduleren aansluiten bij de berekening.
Voordeel is dat als je ruimtes historisch niet verwarmt, je deze ook niet meerekent en rekening wordt gehouden met je stookgedrag (hoe warm zet je je thermostaat). Hij gaat wel mank:
- Als je vooraf gaat isoleren (jouw situatie)
- Als je een flink deel van je warmte niet met gas opwekt maar bijvoorbeeld met een pelletkachel
- Als je een flink deel van het jaar je huis niet verwarmt (overwinteren in Spanje).
- Als je juist op koude dagen de rest van het huis extra gaat verwarmen (in plaats van juist bij vorst de warmte in je huiskamer benutten)
Koevlaas formule doet (vereenvoudigd) ook zoiets, terugrekenen vanuit het jaarverbruik. Maar de rekensom komt alleen met een suggestie voor de grootte van de pomp. Je ziet niet hoeveel uur je ketel of BUH moet bijspringen of hoeveel je gaat gebruiken.
Bij een warmteverliesberekening kan je prima ook opgeven welke ruimtes niet verwarmd worden.
Inzichten in kosten, restcapaciteit en COP-verloop zijn voor mij zeer waardevol geweest. Zij leerden mij meer dan alleen een eindantwoord "je moet een 8kW pomp nemen". Mijn gemeentelijk monument met veel niet-verwarmde ruimten en onbekende isolatie was lastig te modelleren in een warmteverliesberekening. Ik ben benieuwd wat de reactie van andere tweakers is als zij hun verbruik invullen.shadylog schreef op woensdag 29 januari 2025 @ 12:54:
[...]
Laten we niet verwarring zaaien. Er zijn mensen die lezen dit forum en ik heb liever dat ze betalen voor een echte warmteverliesberekening. Koevlaas/historische berekeningen zijn geen warmteverliesberekening. Die krijg je echt alleen als je transmissieverlies + ventilatie verlies hebt opgemaakt. Helpen de historische berekeningen of koevlaas bij een beslissing maken, jazeker, hoe meer methodes hoe beter.
Bij een warmteverliesberekening kan je prima ook opgeven welke ruimtes niet verwarmd worden.
Vwb. je terechte opmerking dat het ene huis het andere niet is. Je hebt gelijk, maar het totaal verbruik (bij gelijk gebruik) is van onmetelijke waarde. Het blijkt dat het profiel van het warmteverlies over het jaar voor alle huizen redelijk gelijk is. Er zou een verschil moeten zijn, oudere huizen zouden door lekverliezen gevoeliger kunnen zijn voor wind, en die wind is sterker in oktober en maart dan in december en januari. Maar toch zie je dat verschil nauwelijks terug.
Op https://warmtepomp-weetje...armtepomp-indicatietabel/ vind je interessante tabellen. Het aantal vollasturen in april is voor alle huizen (van 1900 tot 2020) 33% van de vollasturen van januari.
[ Voor 4% gewijzigd door tonwes99 op 29-01-2025 13:59 ]
je bedoelt de maand mei tov januari denk iktonwes99 schreef op woensdag 29 januari 2025 @ 13:38:
[...]
Inzichten in kosten, restcapaciteit en COP-verloop zijn voor mij zeer waardevol geweest. Zij leerden mij meer dan alleen een eindantwoord "je moet een 8kW pomp nemen". Mijn gemeentelijk monument met veel niet-verwarmde ruimten en onbekende isolatie was lastig te modelleren in een warmteverliesberekening. Ik ben benieuwd wat de reactie van andere tweakers is als zij hun verbruik invullen.
Vwb. je terechte opmerking dat het ene huis het andere niet is. Je hebt gelijk, maar het totaal verbruik (bij gelijk gebruik) is van onmetelijke waarde. Het blijkt dat het profiel van het warmteverlies over het jaar voor alle huizen redelijk gelijk is. Er zou een verschil moeten zijn, oudere huizen zouden door lekverliezen gevoeliger kunnen zijn voor wind, en die wind is sterker in oktober en maart dan in december en januari. Maar toch zie je dat verschil nauwelijks terug.
Op https://warmtepomp-weetje...armtepomp-indicatietabel/ vind je interessante tabellen. Het aantal vollasturen in april is voor alle huizen (van 1900 tot 2020) 33% van de vollasturen van januari.
[Afbeelding]
10x325wp zuid 33°, 9x415wp zuid 10°, easee lader met equalizer, Amber 95 all electric met Itho vooraadvat I-wpv 3G-270L, huis bj 1973 volledig nageisoleerd 48m2 vvw, EV Mercedes EQE 350.
Dit heeft ook mijn voorkeur maar ik waag me hier niet te veel zelf. Ik moet hier afgaan op de installateur. Die gaf aan dat hier geen ruimte voor is. Ik heb wel gekeken hoe zo iets er nu in praktijk uitziet, maar ik kan niet beoordelen of dit wel of niet kan. Ik ben nog een leek in verwarmingsland.dikkepad schreef op woensdag 29 januari 2025 @ 07:16:
[...]
Ik zat met exact hetzelfde probleem. Ik heb er voor gekozen om een open verdeler te plaatsen, zodat ik in ieder geval nog een gedeelte van de warmtevraag kan vervullen met de wp, en niet volledig over hoef te schakelen op de ketel als de wp het niet meer trekt. De verdeler kost 120 euro en ik ben er zelf als hobbyist 3 uur mee bezig geweest om deze er tussen te zetten.
Dit is interessant als berekening maar ik moet zeggen dat ik hier wel even een studie van moet maken. Nogmaals dit is niet mijn specialisme. Maar als ik de globale stekking neem is de conclusie dat met het aantal echt koude dagen uiteindelijk een goed ingeregelde pomp met open verdeler een prima alternatief kan zijn. Toch?tonwes99 schreef op woensdag 29 januari 2025 @ 10:39:
[...]
@rayve Perfecte suggestie... Je haalt dan 90% van de besparing zonder tweede WP of dure BUH-tarieven. Overigens, met omschakelen zit je ook op een dergelijke besparing, immers zeker onder nul zakt je COP en wordt gas goedkoper.
Met 2400m3/j en 250m3 aan sww/koken zit je op 2150m3/j aan warmte, je kunt dan terugrekenen dat je warmteverlies zo'n 335W/graad zal zijn.
Dit komt uit de gas-tijd, waarin je je maandverbruik kon schatten met graaddagen. Dus m3/dag ten opzichte van de buitentemperatuur. De aanname is dat je bij 18oC niet hoeft te verwarmen, beetje zonneschijn en warmte van bewoners doen de rest. Tweede aanname is dat je bij 0oC twee keer zoveel warmte nodig hebt als 9oC, dus lineair. Dit klopt met gemiddelde wind en regen.
Bij warmtepompen komt het op uren aan. Gelukkig zijn die te vinden op:
https://www.kwa.nl/diensten/graaddagen-en-koeldagen
Als ik jouw cijfers hier in stop kom ik tot een warmteverlies van 330W per graad. Dus bij 0oC heb je 18x330W= 5,94kW. De Amber heeft bij 2oC (AW2/35) nog 6.6kW, dus met defrosts wordt het rond het nulpunt kritisch. Misschien dat het op sommige dagen al eerder een probleem wordt.
Als je all-electric gaat en de BUH gebruikt zoals sommige tweakers suggereerden dan wordt het jaarverbruik zo'n 4984 kWh (zonder sww). Als je hybride volgens schema 3 werkt, niet tegelijkertijd, zit je op 3907 kWh plus 251 m3. In de mengvorm, WP en ketel werken samen, kom je op 4503kWh plus 49m3.
Als iemand het spreadsheet wil, even een PM. Je kunt je historisch verbruik (excl. sww) invoeren en naast de Amber95 ook gegevens van andere Ambers (of andere WP's) invoeren. De graaduren-info kun je aanpassen (nu zit er data van deBilt-2022 in). Ook de gemiddelde COP wordt bepaald, maar... dat de WP boven de AW(7/35) wat hoger uitkomt wordt niet meegenomen. In plaats van AW(7/35) en AW(-7/35) kun je AW(7/55) en AW(-7/55) invoeren als je een hogere stooklijn hebt.
Als je ook sww wilt maken, dan het defrostverlies op 20% zetten, je verliest immers extra tijd voor sww-productie.
[Afbeelding]
De cruxs zit hier dan in goed ingeregeld/ geïnstalleerd daar moet nog aan gewerkt worden.
Hier soortgelijke situatie waarin ik creatief moest zijn. Geen voorraadvat maar de buffer ligt hier in de kruipruimte , met slechts 40cm onder de balken.Get!em schreef op dinsdag 28 januari 2025 @ 21:04:
[...]
Mooie oplossing. Zou hier met 90cm kruipruimte ook passen, alleen moet je er dan absoluut zeker van zijn dat die niet onderwater komt te staan, en die garantie is er hier en op meeste plekken in NL trouwens niet.
Woon zelf op zandgrond, 16m boven NAP, maar heb vorige winter toch 30+cm water (grondwater) in de kruipruimte gehad.
Ivm risico op grondwater ligt het voorraadvat in een euronorm krat.
Ja, all-electric ga je echt niet 365/24 redden maar de meeste dagen van het jaar zal je WP het wel afkunnen en met een prima rendement. Onder de nul redt hij het niet meer, althans niet zonder hulp.rayve schreef op donderdag 30 januari 2025 @ 19:43:
[...]
Dit is interessant als berekening maar ik moet zeggen dat ik hier wel even een studie van moet maken. Nogmaals dit is niet mijn specialisme. Maar als ik de globale stekking neem is de conclusie dat met het aantal echt koude dagen uiteindelijk een goed ingeregelde pomp met open verdeler een prima alternatief kan zijn. Toch?
De cruxs zit hier dan in goed ingeregeld/ geïnstalleerd daar moet nog aan gewerkt worden.
Toch nog 430 uur per jaar is het onder nul. (Dit is gemiddeld , 2012-2022, NZOW). Met een mengverdeler kan jouw Amber95 kan dan nog het grootste gedeelte voorzien, maar je zal 70-100m3 gas moeten bijstoken.
Jouw 2400m3 is best wel veel, je zou dan voor de Amber op 5400kWh/jaar moeten rekenen. Als ik mijn energietarieven reken zak je in jaarkosten van eur3300 naar eur1300 (puur cv, zonder sww).
[ Voor 7% gewijzigd door tonwes99 op 30-01-2025 20:07 ]
De laastste status van mijn project is nu dat de vloerverwarming in ieder geval vele malen beter werkt dan hij ooit heeft gedaan. Hij is nu veel beter afgeregeld en met 6 bar doorgespoeld. We zijn een halve dag bezig geweest maar dit heeft veel resultaat gehad. Dit is in het verleden denk ik ook een oorzaak geweest van het hoge gas verbruik. Ik haal nu makkelijk 20 graden met 30 graden invoer.
De pomp lijkt wel iets beter nu te gaan maar de instellingen va de installateur waren wel apart in mijn ogen. Eigenlijk onrealistisch met een stooklijn vanaf 0 naar 15 met 45 naar 30 in 5 stappen. Dat gaan deze pomp nooit leveren gezien de omstandigheden. Die heb iker dus ook geljjk weer eruit gegooid. Ik draai nu even zonder stooklijn op 31 vast en dat ging in ieder geval met wat kleine tweaks zonder pendelen. Maar nog wel met een hoog toerental in mijn ogen van rond de 67-72. Dit vind ik nog moeilijk te snappen met buiten temperaturen van 7-9 graden.
De installateur geeft nu aan dat buffervat van 80/100l de oplossing is. Daarnaast is dan het idee dat de tc op 60 graden staat en dan een mengkraan er tussen om de temp te verlagen naar 35. De buitenunit wordt dan geprogrammeerd dat die alleen overdag in bedrijf is. De warmtepomp wordt niet meer door de thermostaat bediend maar de thermostaat stuurt alleen de circulatie pomp. Ik vroeg mij af of dit dan de oplossing is? ik wordt wel voorzichtig nu met alle suggesties van de installateur.
Ik krijg een beetje het gevoel van in salami en zonder echt te weten of dit echt de oplossing is. En ik ben al aardig uit de bocht met de eerste begroting. Dus voordat ik er nu geld tegen aan zetwil ik wel naar een definitieve oplossing.
De pomp lijkt wel iets beter nu te gaan maar de instellingen va de installateur waren wel apart in mijn ogen. Eigenlijk onrealistisch met een stooklijn vanaf 0 naar 15 met 45 naar 30 in 5 stappen. Dat gaan deze pomp nooit leveren gezien de omstandigheden. Die heb iker dus ook geljjk weer eruit gegooid. Ik draai nu even zonder stooklijn op 31 vast en dat ging in ieder geval met wat kleine tweaks zonder pendelen. Maar nog wel met een hoog toerental in mijn ogen van rond de 67-72. Dit vind ik nog moeilijk te snappen met buiten temperaturen van 7-9 graden.
De installateur geeft nu aan dat buffervat van 80/100l de oplossing is. Daarnaast is dan het idee dat de tc op 60 graden staat en dan een mengkraan er tussen om de temp te verlagen naar 35. De buitenunit wordt dan geprogrammeerd dat die alleen overdag in bedrijf is. De warmtepomp wordt niet meer door de thermostaat bediend maar de thermostaat stuurt alleen de circulatie pomp. Ik vroeg mij af of dit dan de oplossing is? ik wordt wel voorzichtig nu met alle suggesties van de installateur.
Ik krijg een beetje het gevoel van in salami en zonder echt te weten of dit echt de oplossing is. En ik ben al aardig uit de bocht met de eerste begroting. Dus voordat ik er nu geld tegen aan zetwil ik wel naar een definitieve oplossing.
Hier vandaag (eindelijk) de software update 2.29 i gekregen. Daarna zelf alle configuratie/instellingen maar teruggezet.
Dat zou ik een prima verbruik vinden. Zeker ook omdat ik ook nog redelijk wat over capaciteit 2000kwh heb op mijn zonnepanelen. Die financieren dan tot einde saldering iets van de investeringtonwes99 schreef op donderdag 30 januari 2025 @ 20:06:
[...]
Ja, all-electric ga je echt niet 365/24 redden maar de meeste dagen van het jaar zal je WP het wel afkunnen en met een prima rendement. Onder de nul redt hij het niet meer, althans niet zonder hulp.
Toch nog 430 uur per jaar is het onder nul. (Dit is gemiddeld , 2012-2022, NZOW). Met een mengverdeler kan jouw Amber95 kan dan nog het grootste gedeelte voorzien, maar je zal 70-100m3 gas moeten bijstoken.
Jouw 2400m3 is best wel veel, je zou dan voor de Amber op 5400kWh/jaar moeten rekenen. Als ik mijn energietarieven reken zak je in jaarkosten van eur3300 naar eur1300 (puur cv, zonder sww).
Volgens mij heb ik het al eerder gezegd, dat pendel gedrag komt volgens mijrayve schreef op donderdag 30 januari 2025 @ 20:08:
De laastste status van mijn project is nu dat de vloerverwarming in ieder geval vele malen beter werkt dan hij ooit heeft gedaan. Hij is nu veel beter afgeregeld en met 6 bar doorgespoeld. We zijn een halve dag bezig geweest maar dit heeft veel resultaat gehad. Dit is in het verleden denk ik ook een oorzaak geweest van het hoge gas verbruik. Ik haal nu makkelijk 20 graden met 30 graden invoer.
De pomp lijkt wel iets beter nu te gaan maar de instellingen va de installateur waren wel apart in mijn ogen. Eigenlijk onrealistisch met een stooklijn vanaf 0 naar 15 met 45 naar 30 in 5 stappen. Dat gaan deze pomp nooit leveren gezien de omstandigheden. Die heb iker dus ook geljjk weer eruit gegooid. Ik draai nu even zonder stooklijn op 31 vast en dat ging in ieder geval met wat kleine tweaks zonder pendelen. Maar nog wel met een hoog toerental in mijn ogen van rond de 67-72. Dit vind ik nog moeilijk te snappen met buiten temperaturen van 7-9 graden.
De installateur geeft nu aan dat buffervat van 80/100l de oplossing is. Daarnaast is dan het idee dat de tc op 60 graden staat en dan een mengkraan er tussen om de temp te verlagen naar 35. De buitenunit wordt dan geprogrammeerd dat die alleen overdag in bedrijf is. De warmtepomp wordt niet meer door de thermostaat bediend maar de thermostaat stuurt alleen de circulatie pomp. Ik vroeg mij af of dit dan de oplossing is? ik wordt wel voorzichtig nu met alle suggesties van de installateur.
Ik krijg een beetje het gevoel van in salami en zonder echt te weten of dit echt de oplossing is. En ik ben al aardig uit de bocht met de eerste begroting. Dus voordat ik er nu geld tegen aan zetwil ik wel naar een definitieve oplossing.
Omdat de warmte niet weg kan. Aka pomp snelheid te laag.
Ik heb het van de week nog in een installatie gehad. Wp de hele dag 60KW (thermisch vermogen) er in douwen
En niet warm worden. Pomp snelheid omhoog en weg probleem en lekker 21 graden.
De comperssor Amber gaat steeds uit omdat TC setpoint + M1.01 bereikt en daarna weer aan
Solar Edge 9800WP O/W - Itho Amber 95 | Systeem integrator meet en regeltechniek & KNX | projecterings deskundige CCTV & Inbraaksignalering systemen | Meet- en regeltechniek in de klimaatbeheersing (MRK-A)
Tc=60 is echt teveel voor iedere WP, en als je WP alleen overdag draait, dan ben je de helft van je voordeel kwijt. Als ik de suggesties van de installateurs op dit forum bekijk dan moet je je vooral richten op een goede flow. De menger is alleen nodig om de WP tegelijk te laten draaien met een hybride ketel . Je wilt de 35oC van de WP in je vloer.rayve schreef op donderdag 30 januari 2025 @ 20:08:
De laastste status van mijn project is nu dat de vloerverwarming in ieder geval vele malen beter werkt dan hij ooit heeft gedaan. Hij is nu veel beter afgeregeld en met 6 bar doorgespoeld. We zijn een halve dag bezig geweest maar dit heeft veel resultaat gehad. Dit is in het verleden denk ik ook een oorzaak geweest van het hoge gas verbruik. Ik haal nu makkelijk 20 graden met 30 graden invoer.
De pomp lijkt wel iets beter nu te gaan maar de instellingen va de installateur waren wel apart in mijn ogen. Eigenlijk onrealistisch met een stooklijn vanaf 0 naar 15 met 45 naar 30 in 5 stappen. Dat gaan deze pomp nooit leveren gezien de omstandigheden. Die heb iker dus ook geljjk weer eruit gegooid. Ik draai nu even zonder stooklijn op 31 vast en dat ging in ieder geval met wat kleine tweaks zonder pendelen. Maar nog wel met een hoog toerental in mijn ogen van rond de 67-72. Dit vind ik nog moeilijk te snappen met buiten temperaturen van 7-9 graden.
De installateur geeft nu aan dat buffervat van 80/100l de oplossing is. Daarnaast is dan het idee dat de tc op 60 graden staat en dan een mengkraan er tussen om de temp te verlagen naar 35. De buitenunit wordt dan geprogrammeerd dat die alleen overdag in bedrijf is. De warmtepomp wordt niet meer door de thermostaat bediend maar de thermostaat stuurt alleen de circulatie pomp. Ik vroeg mij af of dit dan de oplossing is? ik wordt wel voorzichtig nu met alle suggesties van de installateur.
Ik krijg een beetje het gevoel van in salami en zonder echt te weten of dit echt de oplossing is. En ik ben al aardig uit de bocht met de eerste begroting. Dus voordat ik er nu geld tegen aan zetwil ik wel naar een definitieve oplossing.
Ik heb met die installateur dat scenario doorgesproken, en kan me niet voorstellen dat het energetisch efficiënt is om je buffervat op 60-70c te stoken met een WP, om vervolgens dat met mengverdeler weer tot 30c te krijgen.rayve schreef op donderdag 30 januari 2025 @ 20:08:
De installateur geeft nu aan dat buffervat van 80/100l de oplossing is. Daarnaast is dan het idee dat de tc op 60 graden staat en dan een mengkraan er tussen om de temp te verlagen naar 35. De buitenunit wordt dan geprogrammeerd dat die alleen overdag in bedrijf is. De warmtepomp wordt niet meer door de thermostaat bediend maar de thermostaat stuurt alleen de circulatie pomp. Ik vroeg mij af of dit dan de oplossing is? ik wordt wel voorzichtig nu met alle suggesties van de installateur.
Ik krijg een beetje het gevoel van in salami en zonder echt te weten of dit echt de oplossing is. En ik ben al aardig uit de bocht met de eerste begroting. Dus voordat ik er nu geld tegen aan zetwil ik wel naar een definitieve oplossing.
De COP gaat gewoon onderuit bij die hogere temperatuur.
Ook het verhaal dat de WP daarmee slechts enkele dagen per week een sessie van 2 uur nodig heeft om een buffervat tot 60 te verwarmen en dat de vloerverwarming dan verder draait op het mengen.
Het buffervat zou volgens hem dan ook nog van type met spiraal moeten zijn… en circuit met Amber buitenunit gevuld met glycol-mix.
Zie pb
Ik heb dit gevoel ook . Ik was al aan het spelen met de snelheid van pomp. Maar ik zal dit zeker nog even uittestenbommer schreef op donderdag 30 januari 2025 @ 20:42:
[...]
Volgens mij heb ik het al eerder gezegd, dat pendel gedrag komt volgens mij
Omdat de warmte niet weg kan. Aka pomp snelheid te laag.
Ik heb het van de week nog in een installatie gehad. Wp de hele dag 60KW (thermisch vermogen) er in douwen
En niet warm worden. Pomp snelheid omhoog en weg probleem en lekker 21 graden.
De comperssor Amber gaat steeds uit omdat TC setpoint + M1.01 bereikt en daarna weer aan
@bommer ik heb de pomp hoger gezet maar ik liep gelijk te het probleem aan de de cv het net overnam en dat ze tegen elkaar in gingen draaien. Dit terwijl ik wel de setting had gemaakt dat de p0 niet moest draaien als de cv overnam dus die snap ik nog niet helemaal. Ik heb nu de overname vertraging wat hoger gezet in de hoop dat de p0 pom het nu oplost even vanacht kijken hoe dit uitwerkt
Trek voorlopig de stekker uit je ketel.rayve schreef op donderdag 30 januari 2025 @ 22:10:
@bommer ik heb de pomp hoger gezet maar ik liep gelijk te het probleem aan de de cv het net overnam en dat ze tegen elkaar in gingen draaien. Dit terwijl ik wel de setting had gemaakt dat de p0 niet moest draaien als de cv overnam dus die snap ik nog niet helemaal. Ik heb nu de overname vertraging wat hoger gezet in de hoop dat de p0 pom het nu oplost even vanacht kijken hoe dit uitwerkt
@rayve Met 170m2 vloerverwarming op10cm hoh buizen zou je 170x100W=17kW aan vermogen kwijt moeten kunnen (als er geen zones dicht staan), met 1000m slang is dit nog steeds 10kW. Kortom, geen enkele reden dat je WP zou moeten pendelen omdat Tc oploopt en hij zijn warmte niet kwijt kan zoals @bommer meldt. Ik denk dat hij gelijk heeft, je installateur moet echt naar de installatie-kan kijken voordat hij buffers toevoegt. Zeker zijn parallel buffer op 60oC is grote onzin. Het blijft voor mij onduidelijk hoe die tweede pomp in het plaatje (van schema 3) past.
https://www.wth.nl/support-en-service/afgifte-berekening
[ Voor 36% gewijzigd door tonwes99 op 31-01-2025 20:43 ]
Overdag 60 graden tov de hele dag 30 is echt veel en veel duurder, je COP stort in elkaar.rayve schreef op donderdag 30 januari 2025 @ 20:08:
De installateur geeft nu aan dat buffervat van 80/100l de oplossing is. Daarnaast is dan het idee dat de tc op 60 graden staat en dan een mengkraan er tussen om de temp te verlagen naar 35. De buitenunit wordt dan geprogrammeerd dat die alleen overdag in bedrijf is. De warmtepomp wordt niet meer door de thermostaat bediend maar de thermostaat stuurt alleen de circulatie pomp. Ik vroeg mij af of dit dan de oplossing is? ik wordt wel voorzichtig nu met alle suggesties van de installateur.
Ik krijg een beetje het gevoel van in salami en zonder echt te weten of dit echt de oplossing is. En ik ben al aardig uit de bocht met de eerste begroting. Dus voordat ik er nu geld tegen aan zetwil ik wel naar een definitieve oplossing.
Daarnaast mocht je ooit een dynamische stroom contract willen, stroom is het duurste in de ochtend en avond, rond ontbijt en avondeten. Je COP is zo al niet al te best, maar de prijs hiervan is gemiddeld ook erg hoog op die 2 momenten (kwart van overdag).
In de toekomst wordt dynamisch nog veel interessanter dan nu. Er komen nog flink wat windparken aan.
Dat betekend als het waait in de koude maanden, de prijs vaak rond of onder het nulpunt zal komen in de nacht. Dus pérfect om dan je huis voor te warmen om in de ochtend goedkoop een lekker warm huisje te hebben. Via Smart Grid ook gelijk snachts goedkoop je vat even naar 65 graden gebracht mocht je dat leuk vinden.
Zelf heb ik gespeeld met dag/nacht verlagingen, daar ben ik mee gestopt. Met een warmtepomp bespaar je al een hoop tov een gasketel, maar 24/7 comfort is wel echt fantastisch.
Wél speel ik een beetje om als de prijs extreem is, de Smart Grid te gebruiken om de wartempomp even in rust te zetten. En als ik <2000 watt overproductie heb of de stroomprijs negatief is in de lente/zomer/herfst/winter, ik Smart Grid gebruik om het vat even (gratis) naar 65 graden op te warmen en de stooklijn wat hoger is.
Een hogere stooklijn merk je dat na 6 uur het een graadje warmer is in huis (merk je eigenlijk amper), maar het huis houd die warmte echt wel vast als de Smart Grid al lang uit staat.
[ Voor 59% gewijzigd door Whiskey48 op 31-01-2025 09:17 ]
Ik neem aan dat je dan helemaal thermostaatloos bent, en dus niet de thermostaat alsnog laat schakelen. En dus de warmtepomp na smartgrid gebruik, op de lagere normale stooklijn verder laat pruttelen. Anders koelt het water alsnog af, en zal hij bij eerstvolgende opstart alsnog weer heel je beton warm moeten stoken.Whiskey48 schreef op vrijdag 31 januari 2025 @ 08:49:
[...]
Een hogere stooklijn merk je dat na 6 uur het een graadje warmer is in huis (merk je eigenlijk amper), maar het huis houd die warmte echt wel vast als de Smart Grid al lang uit staat.
Allright, ik probeer even te kijken of het nu klopt qua update. Maar vermoed van niet.Get!em schreef op donderdag 30 januari 2025 @ 20:18:
Hier vandaag (eindelijk) de software update 2.29 i gekregen. Daarna zelf alle configuratie/instellingen maar teruggezet.
In mijn monitoring zie ik nog steeds het continue gebruik van het verwarmingslint onderin de bak bij <5c.
In mijn Ithodaalderopmodule van leejoow zie ik:
EEPROM 121
Softwareversion 229
Softwareversion outdoor 280.
Echter in post van @Stoker zie ik een EEPROM uit veel meer getallen bestaan
Stoker in "Itho Daalderop Amber"
En die komt niet overeen met wat ik zie op de binnenunit.
:strip_exif()/f/image/H1AseeAq5CtxhVPxj7IsF78I.jpg?f=fotoalbum_large)
Qua handelingen die ik heb gezien:
Unit werd uitgeschakeld met de schakelaar in binnenunit.
USB stick werd eerst in de ene poort geduwd, replace software
USB stick werd in andere poort geduwd, update software..
[ Voor 27% gewijzigd door Get!em op 31-01-2025 09:44 ]
De thermostaat heb ik idd op 23 graden gezet zodat deze niks doet. Ik hou mijn Netatmo denk ik wel aan, maar enkel omdat deze een melding/email geeft als de warmtepomp geen warmte geeft. (was toen het lang zo mistig was en hij soms dicht vroor, toen kreeg ik een melding van Netatmo.Get!em schreef op vrijdag 31 januari 2025 @ 09:24:
[...]
Ik neem aan dat je dan helemaal thermostaatloos bent, en dus niet de thermostaat alsnog laat schakelen. En dus de warmtepomp na smartgrid gebruik, op de lagere normale stooklijn verder laat pruttelen. Anders koelt het water alsnog af, en zal hij bij eerstvolgende opstart alsnog weer heel je beton warm moeten stoken.
Ik merk niet dat hij harder moet werken om het beton weer op te warmen als hij weer aan slaat eigenlijk. Hij pakt hem eerder gewoon weer op waar hij anders dit ook zou doen.
Gaat lekker he?Get!em schreef op vrijdag 31 januari 2025 @ 09:42:
[...]
Allright, ik probeer even te kijken of het nu klopt qua update. Maar vermoed van niet.
In mijn monitoring zie ik nog steeds het continue gebruik van het verwarmingslint onderin de bak bij <5c.
In mijn Ithodaalderopmodule van leejoow zie ik:
EEPROM 121
Softwareversion 229
Softwareversion outdoor 280.
Echter in post van @Stoker zie ik een EEPROM uit veel meer getallen bestaan
Stoker in "Itho Daalderop Amber"
En die komt niet overeen met wat ik zie op de binnenunit.[Afbeelding]
Qua handelingen die ik heb gezien:
Unit werd uitgeschakeld met de schakelaar in binnenunit.
USB stick werd eerst in de ene poort geduwd, replace software
USB stick werd in andere poort geduwd, update software..
Inmiddels in 2.29II uit, geen functionele veranderingen, maar kleine visuele bugs eruit. (line2 status is soms weg omdat er een zwart blok voor zit).
Overschrijven heeft wat mij betreft wel echt de voorkeur tov updaten, welke USB poort of welke volgorde is niet relevant.
Warmtepomponline.com & Fancoilonline.com Amber 65, F-gassen II
Maar goed, klopt mijn conclusie dat EEPROM niet geupdate is, gezien ook de bodemlintverwarming nog aanstaat?
Maar de nummering is mij wat onduidelijk. In jouw screenshots zie ik v0110, terwijl mijn screenshot v0118 is, wat qua nummering hoger is, dus mogelijk latere versie...maar tegelijkertijd zijn jouw screenshots van 65 en 95, en de mijne is een 120.
[ Voor 32% gewijzigd door Get!em op 31-01-2025 11:45 ]
Ik heb geen foto van een geüpdatet 120-er. Dus op basis van dit getal kan ik geen ja of nee zeggen.Get!em schreef op vrijdag 31 januari 2025 @ 11:41:
[...]
Maar goed, klopt mijn conclusie dat EEPROM niet geupdate is, gezien ook de bodemlintverwarming nog aanstaat?
Maar de nummering is mij wat onduidelijk. In jouw screenshots zie ik v0110, terwijl mijn screenshot v0118 is, wat qua nummering hoger is, dus mogelijk latere versie...maar tegelijkertijd zijn jouw screenshots van 65 en 95, en de mijne is een 120.
Op basis van jou constatering zou ik zeggen; klopt, niet gelukt.
Dit was voor en na mijn update(s):
![]() | ![]() |
Warmtepomponline.com & Fancoilonline.com Amber 65, F-gassen II
Zal morgen even checken met warmtebeeld camera, die heb ik net deze week hierStoker schreef op vrijdag 31 januari 2025 @ 12:24:
[...]
Ik heb geen foto van een geüpdatet 120-er. Dus op basis van dit getal kan ik geen ja of nee zeggen.
Op basis van jou constatering zou ik zeggen; klopt, niet gelukt.
Dit was voor en na mijn update(s):
[Afbeelding] [Afbeelding]
Hoe update de EEProm? Welke handelingen moeten gedaan zijn? Je noemt iets type specifiek in die post, maar op de usb stick stond niks specifieks, alleen een paar heatstar.exe en autostart exe dingen. En db.Stoker schreef op vrijdag 31 januari 2025 @ 12:24:
[...]
Ik heb geen foto van een geüpdatet 120-er. Dus op basis van dit getal kan ik geen ja of nee zeggen.
Op basis van jou constatering zou ik zeggen; klopt, niet gelukt.
Dit was voor en na mijn update(s):
[Afbeelding] [Afbeelding]
EEProm is separate actie via een meegeleverd Bartest-programmatje direct in WinCE. Je moet eerst deze files op de USB ontsleutelen met het installateurs-wachtwoord. Er staat dan ook een readme op. Zie alvast pg.1 (inclusief de typefout in de filenaam voor de amber95).Get!em schreef op vrijdag 31 januari 2025 @ 13:30:
[...]
Hoe update de EEProm? Welke handelingen moeten gedaan zijn? Je noemt iets type specifiek in die post, maar op de usb stick stond niks specifieks, alleen een paar heatstar.exe en autostart exe dingen. En db.
[ Voor 32% gewijzigd door tonwes99 op 31-01-2025 14:24 ]
Idd, eerst wat op de usb zetten. Dan het amber bestand afsluiten en via wince updaten.Get!em schreef op vrijdag 31 januari 2025 @ 13:30:
[...]
Hoe update de EEProm? Welke handelingen moeten gedaan zijn? Je noemt iets type specifiek in die post, maar op de usb stick stond niks specifieks, alleen een paar heatstar.exe en autostart exe dingen. En db.
Als dat niet gedaan is, dan is je Eeprom ook niet geüpdate.
[ Voor 7% gewijzigd door Stoker op 31-01-2025 14:16 ]
Warmtepomponline.com & Fancoilonline.com Amber 65, F-gassen II
Je update via de Wince CE de eeprom in het buitendeel.tonwes99 schreef op vrijdag 31 januari 2025 @ 13:38:
[...]
EEProm is separate actie via een meegeleverd Bartest-programmatje direct in WinCE. Je moet eerst deze files op de USB ontsleutelen met het installateurs-wachtwoord. Er staat dan ook een readme op. Zie alvast pg.1 (inclusief de typefout in de filenaam voor de amber95).
[Afbeelding]
Weheat Sparrow + WH-MDC09J3E5 + ITHO AMBER 9.5. 26x245 WP Panelen. WP boiler 200L Adviseur Warmtepomponline&Fancoilonline
Thanks, daar was ik naar op zoek.tonwes99 schreef op vrijdag 31 januari 2025 @ 13:38:
[...]
EEProm is separate actie via een meegeleverd Bartest-programmatje direct in WinCE. Je moet eerst deze files op de USB ontsleutelen met het installateurs-wachtwoord. Er staat dan ook een readme op. Zie alvast pg.1 (inclusief de typefout in de filenaam voor de amber95).
Is vziw niet gebeurd.
[ Voor 19% gewijzigd door Get!em op 31-01-2025 17:54 ]
:strip_exif()/f/image/hTQG89QIQGhZ5KftfRx4dVNp.jpg?f=fotoalbum_tile)
/f/image/KIP4T9ECFHGHvGSjjJdvE7EG.png?f=fotoalbum_tile)